Black Friday = Pricewatch Bekijk onze selectie van de beste Black Friday-deals en voorkom een miskoop.

  • morlune
  • Registratie: December 2003
  • Laatst online: 22:17
Hoi,

Ik heb sinds kort een warmtepomp van Mitsubishi (ecodan).
We hebben ook vloerverwarming, maar het probleem is dat de warmtepomp regelmatig uit lijkt te gaan, terwijl ik een constante watertemperatuur heb opgegeven. Hoe zou dit kunnen komen? Gevoelsmatig is het ook nog niet erg warm in de ruimte, dus het lijkt me sterk dat de warmtepomp uit gaan omdat de temperatuur is bereikt.
Ook zie ik af en toe een bliksemschicht symbol, is dit de defrost?

Alvast bedankt
morlune schreef op vrijdag 10 oktober 2025 @ 23:52:
Hoi,

Ik heb sinds kort een warmtepomp van Mitsubishi (ecodan).
We hebben ook vloerverwarming, maar het probleem is dat de warmtepomp regelmatig uit lijkt te gaan, terwijl ik een constante watertemperatuur heb opgegeven. Hoe zou dit kunnen komen? Gevoelsmatig is het ook nog niet erg warm in de ruimte, dus het lijkt me sterk dat de warmtepomp uit gaan omdat de temperatuur is bereikt.
Ook zie ik af en toe een bliksemschicht symbol, is dit de defrost?

Alvast bedankt
Mijn advies zou zijn om eerst even te verdiepen door de topic start en alle gepinde posts te lezen en de handleiding van je warmtepomp.

Als je daarna nog vragen hebt, stel ze dan zeker! En vermeld dan ook wat meer info over je huis, afgiftesysteem, thermostaat, eventuele naregeling. Monitoring is ook handig, bijv MELCloud of beter het ESP project van @xoror. Bliksem betekent gebruik van de back-up heater, dat zou je nu in principe alleen tijdens de legionellarun moeten zien, op andere momenten niet.

WP: Mitsubishi Electric SUZ-SWM80VA2 + ERSD-VM2D. PV 3330 Wp. Huis 1931, gasloos sinds jan '24.

Temperatuurbereik R32 PUZ split warmtepompen

Omdat er nogal wat meldingen waren van recente R32 split warmtepompen uit de PUZ-serie die qua watertemperatuur hoger kunnen dan de gebruikelijke 60°C van de PUHZ (R410a), SUZ (R32) en PUZ-WM (R32 packaged units) warmtepompen, heb ik de data maar eens opgezocht. De betreffende grafiek blijkt gewoon in het Databook (versie 6.0) te staan:
Afbeeldingslocatie: https://tweakers.net/i/93RKvio2RRr3YwCJ4f38Q6e4_xo=/800x/filters:strip_exif()/f/image/AIsGaq7wM47BheZzpvSS4EOm.png?f=fotoalbum_large
Deze splits kunnen inderdaad tot 68 °C water maken (onder voorwaarden zelfs 70 °C voor de Zubadan versies), wat voldoende is om de legionellacyclus zonder element te kunnen doen. Hiermee valt een voordeel van R290 t.o.v. R32 dus weg.

WP: ME PUHZ-SW75YAA + ERSD-VM2D + EV-WP-TWS-1W 300; AC: ME MXZ-2F42VF + 2x MSZ-LN25VGV; PV: 14.08 kWp O/W + SMA STP 8.0; Vent: Zehnder Q600 ERV + Ubbink AirExcellent.


  • Dsbwouter
  • Registratie: November 2021
  • Laatst online: 22:18
Goedemiddag allen,

Gister de puz-swm60vaa geplaatst. Zoals in eerdere posts ook al besproken is hier inderdaad gewoon een 80vaa van te maken door 1 dipswitch anders te zetten. Moet dan wel 20a afgezekerd worden. Standby verbruik is 18w dit is dus wel een stuk lager dan de voorgangers. Of het heeft te maken dat het een 1 fase warmtepomp is?
Dsbwouter schreef op zaterdag 11 oktober 2025 @ 13:21:
Standby verbruik is 18w dit is dus wel een stuk lager dan de voorgangers. Of het heeft te maken dat het een 1 fase warmtepomp is?
Nee. Standbyverbruik is onafhankelijk van 1- of 3-fase modellen. Hangt vooral van de serie af.

WP: ME PUHZ-SW75YAA + ERSD-VM2D + EV-WP-TWS-1W 300; AC: ME MXZ-2F42VF + 2x MSZ-LN25VGV; PV: 14.08 kWp O/W + SMA STP 8.0; Vent: Zehnder Q600 ERV + Ubbink AirExcellent.


  • Dsbwouter
  • Registratie: November 2021
  • Laatst online: 22:18
@Andrehj

Ah oke, dan hebben ze het wel verbeterd bij de puz modellen.

  • xoror
  • Registratie: November 1999
  • Niet online
Dsbwouter schreef op zaterdag 11 oktober 2025 @ 13:21:
Goedemiddag allen,

Gister de puz-swm60vaa geplaatst. Zoals in eerdere posts ook al besproken is hier inderdaad gewoon een 80vaa van te maken door 1 dipswitch anders te zetten. Moet dan wel 20a afgezekerd worden. Standby verbruik is 18w dit is dus wel een stuk lager dan de voorgangers. Of het heeft te maken dat het een 1 fase warmtepomp is?
Ja mooi is dat, ook voor die hogere modellen. moest je nog wat koude middel erbij doen?

Eenvoudig + Goedkoop Mitsubishi Warmtepomp uitlezen/besturen met een ESP32


  • Dsbwouter
  • Registratie: November 2021
  • Laatst online: 22:18
@xoror

Nee dat is niet nodig. In de 60 zit 1.8kg en zelfs in de 12 zit dit ook nog..

  • Dsbwouter
  • Registratie: November 2021
  • Laatst online: 22:18
@xoror

Het is trouwens alleen mogelijk om een 60 te upgraden naar een 80 zonder aanpassingen. De 100 heeft een ander powerboard dan de 60/80. Van de 100 naar 120 zal ook niet gaan want de wisselaar van de 120 is anders. Misschien dat het wel mogelijk is maar daar zou ik het niet zomaar op gokken.
Dsbwouter schreef op zaterdag 11 oktober 2025 @ 13:35:
@xoror

Nee dat is niet nodig. In de 60 zit 1.8kg en zelfs in de 12 zit dit ook nog..
Het enige verschil is dan dat je met de dipswitch hogere frequenties voor de compressor vrijgeeft?

WP: Mitsubishi Electric SUZ-SWM80VA2 + ERSD-VM2D. PV 3330 Wp. Huis 1931, gasloos sinds jan '24.

Dsbwouter schreef op zaterdag 11 oktober 2025 @ 13:21:
Gister de puz-swm60vaa geplaatst. […] Standby verbruik is 18w dit is dus wel een stuk lager dan de voorgangers. Of het heeft te maken dat het een 1 fase warmtepomp is?
Mijn SUZ-SWM80VA2 zou je als de voorganger kunnen beschouwen en verbruikt 13W idle.
Bij jezelf geplaatst of bij een klant/kennis?

WP: Mitsubishi Electric SUZ-SWM80VA2 + ERSD-VM2D. PV 3330 Wp. Huis 1931, gasloos sinds jan '24.


  • xoror
  • Registratie: November 1999
  • Niet online
Dsbwouter schreef op zaterdag 11 oktober 2025 @ 13:41:
@xoror

Het is trouwens alleen mogelijk om een 60 te upgraden naar een 80 zonder aanpassingen. De 100 heeft een ander powerboard dan de 60/80. Van de 100 naar 120 zal ook niet gaan want de wisselaar van de 120 is anders. Misschien dat het wel mogelijk is maar daar zou ik het niet zomaar op gokken.
Op buitenlandse fora worden de zwaardere units ook geupgrade, weet niet meer welke het precies waren. Maar er zijn meer mogelijkheden :)

Eenvoudig + Goedkoop Mitsubishi Warmtepomp uitlezen/besturen met een ESP32


  • Dsbwouter
  • Registratie: November 2021
  • Laatst online: 22:18
@SebastiaanPs

Jaa hij is gewoon softwarematig begrenst. In engeland kennen ze de 60 helemaal niet. Misschien dat het te maken heeft dat de 60 op 16a afgezekerd mag worden wat weer handig is voor de nederlandse markt?

  • Gewoonaaron043
  • Registratie: September 2023
  • Laatst online: 13-11 06:41
Dsbwouter schreef op zaterdag 11 oktober 2025 @ 13:41:
@xoror

Het is trouwens alleen mogelijk om een 60 te upgraden naar een 80 zonder aanpassingen. De 100 heeft een ander powerboard dan de 60/80. Van de 100 naar 120 zal ook niet gaan want de wisselaar van de 120 is anders. Misschien dat het wel mogelijk is maar daar zou ik het niet zomaar op gokken.
Interessant. Geldt dat ook voor de suz-swm60va2? Welke dipswitch is dit?

  • Dsbwouter
  • Registratie: November 2021
  • Laatst online: 22:18
@SebastiaanPs

Bij mij zelfs geplaatst. De suz is echter een compleet andere lijn. De puhz modellen zijn de voorgangers. Mijn oude 80va verbruikte ook maar 14w.
Gewoonaaron043 schreef op zaterdag 11 oktober 2025 @ 13:44:
[...]

Interessant. Geldt dat ook voor de suz-swm60va2? Welke dipswitch is dit?
Nee de SUZ-SWM60VA2 heeft een kleinere verdamper dan de 80VA2. Dezelfde als de 40VA2.

WP: Mitsubishi Electric SUZ-SWM80VA2 + ERSD-VM2D. PV 3330 Wp. Huis 1931, gasloos sinds jan '24.


  • Dsbwouter
  • Registratie: November 2021
  • Laatst online: 22:18
@Gewoonaaron043

Nee de 60va2 en 80va2 zijn echt verschillende units met andere onderdelen.
Dsbwouter schreef op zaterdag 11 oktober 2025 @ 13:46:
@SebastiaanPs

Bij mij zelfs geplaatst. De suz is echter een compleet andere lijn. De puhz modellen zijn de voorgangers. Mijn oude 80va verbruikte ook maar 14w.
Gefeliciteerd! Esthetisch mooie buitenunits, mooier dan de VA2 serie vind ik persoonlijk.

Waarom is de PUHZ serie de voorganger? Dat snap ik even niet. Op welke overeenkomsten met PUHZ en verschillen met SUZ is dat gebaseerd?

WP: Mitsubishi Electric SUZ-SWM80VA2 + ERSD-VM2D. PV 3330 Wp. Huis 1931, gasloos sinds jan '24.


  • Dsbwouter
  • Registratie: November 2021
  • Laatst online: 22:18
@SebastiaanPs

Thanks! Zeker mooie modellen maar wel een heeel stuk groter dan de va haha.
De suz modellen zijn eco inverters zowel de va als va2. De puhz, pud en puz modellen zijn power inverters.

  • xoror
  • Registratie: November 1999
  • Niet online
@Dsbwouter als mijn sw75yaa toch de geest geeft, is deze https://www.climamarket.n...shi-electric-puz-swm60vaa een mooie goedkope upgrade :) of de yaa variant als dat bestaat. Is goedkoper dan de onderdelen die ik geoffreerd kreeg :( voor de repair

Eenvoudig + Goedkoop Mitsubishi Warmtepomp uitlezen/besturen met een ESP32

SebastiaanPs schreef op zaterdag 11 oktober 2025 @ 13:49:
Gefeliciteerd! Esthetisch mooie buitenunits, mooier dan de VA2 serie vind ik persoonlijk.
Waarom is de PUHZ serie de voorganger? Dat snap ik even niet. Op welke overeenkomsten met PUHZ en verschillen met SUZ is dat gebaseerd?
Ik denk dat ie bedoelt dat de PUHZ de voorganger is van de PUZ, en dat is wat mij betreft ook zo.

WP: ME PUHZ-SW75YAA + ERSD-VM2D + EV-WP-TWS-1W 300; AC: ME MXZ-2F42VF + 2x MSZ-LN25VGV; PV: 14.08 kWp O/W + SMA STP 8.0; Vent: Zehnder Q600 ERV + Ubbink AirExcellent.


  • Dsbwouter
  • Registratie: November 2021
  • Laatst online: 22:18
@xoror

Zeker, dat is dus dezelfde als ik nu heb. Als je echt 3 fase wilt dan moet je de 80yaa aanschaffen. De 6kw variant is alleen beschikbaar in 1 fase.
xoror schreef op zaterdag 11 oktober 2025 @ 13:58:
@Dsbwouter als mijn sw75yaa toch de geest geeft, is deze https://www.climamarket.n...shi-electric-puz-swm60vaa een mooie goedkope upgrade :) of de yaa variant als dat bestaat. Is goedkoper dan de onderdelen die ik geoffreerd kreeg :( voor de repair
Die heeft slechts 6.8 kW vermogen. De opvolger van de PUHZ-SW75YAA (8.4 kW @ A-10W35) is de PUZ-SWM80YAA, al heeft die met 7.6 kW @ A-10W35 ook nog iets minder vermogen en ook een wat hoger minimum vermogen. Maar die is wellicht met een dipswitch setting te upgraden tot 100YAA?

[ Voor 6% gewijzigd door Andrehj op 11-10-2025 14:05 ]

WP: ME PUHZ-SW75YAA + ERSD-VM2D + EV-WP-TWS-1W 300; AC: ME MXZ-2F42VF + 2x MSZ-LN25VGV; PV: 14.08 kWp O/W + SMA STP 8.0; Vent: Zehnder Q600 ERV + Ubbink AirExcellent.


  • Zjemm
  • Registratie: Februari 2001
  • Laatst online: 23:28

Zjemm

...

Ik begin mijn installatie wat beter te doorgronden

Ik loop toch wel tegen een creatieve installatie aan heb ik het idee

Ik gebruik de wp puur in combinatie met de mrc die zit op

Maar op de in1 zit ook een kabel aangesloten

Dus die ben ik gaan uitzoeken

ik weet inmiddels waar die kabel op in1 heen gaat. die komt uit in de verdelerkast van de boven verwarming.

daar is met lasklemmen deze kabel opgesplits om naar elke kamer te gaan naar de wand bedieningen.

dat is deze:
https://library.e.abb.com...pOVjLr6pegFpew6Y9wKL2CphM

en daarop die bediening worden dan ook de motoren aangestuurt
dat zijn deze:
https://www.verwarmenperk...ndleiding-instructies.pdf

ik heb daar heel even die kabel los gehad, an zag in HA de in1 van ON naar OFF gaan, dus dat moet hem wel wezen

die wandbedieningen zitten allemaal op 1 kabel naar de in1. maar daar lijkt het er dus op dat in1 altijd in ON stand staat.

ik vermoed dat dit gedaan is zodat als iemand de wandbediening aan zet, dus inderdaad alleen de leiding open gaat via de motor op de verdeler, en meer niet.

Mijn installateur komt nog een keer langs dus ik ga hem vragen waarom dat zo gedaan is. Hopefully weet hij dat nog


Maar als ik de handleiding begrijp is in1 een externe thermostaat Maar die is er dus eigenlijk niet echt

Vraag me dus af wat dat voor invloed heeft op het apart kunnen aansturen van de twee zones die ik heb

Ik heb de auto adapt software van @xoror eens getest
Daarvoor heb ik wel een externe thermostaat aangesloten ( ook de softwarematige van @xoror )

Dat werkte wel goed maar je ziet dus dan wel dat zowel zone 1 als zone 2 op verwarmen gaat staan terwijl er boven geen warmte vraag is op Dat moment


Ben benieuwd wat de installateur te vertellen heeft daarover

Zijn er hier meer mensen met zo’n vage uitvoering 😜

opensecure.nl


  • Dsbwouter
  • Registratie: November 2021
  • Laatst online: 22:18
@Andrehj

Van die 60vaa die xoxor stuurt kan je dus een 80vaa van maken door 1 dipswitch anders te zetten.

  • xoror
  • Registratie: November 1999
  • Niet online
@Dsbwouter

Was die 80yaa ook nog te unlocken naar 10 oid? Mijn sw75yaa doet het alweer bijna een jaar zonder issues na die storing van een jaar geleden. Even afkloppen, maar apart is het wel

@Andrehj ik zou hem dipswitchen naar va80

[ Voor 10% gewijzigd door xoror op 11-10-2025 14:07 ]

Eenvoudig + Goedkoop Mitsubishi Warmtepomp uitlezen/besturen met een ESP32

Ik wil geen VAA, maar een YAA, vanwege de mooiere verdeling over de fasen, vooral in de winter, en het het oog op een evt. toekomstige EV. Dus een VAA zou ik nooit kopen.
Maar voorlopig snort hier de PUHZ-SW75YAA al meer dan vijf jaar storingsvrij, dus iets anders is nog lang niet aan de orde. Ik ga ervan uit dat de huidige WP nog 10+ jaar meegaat.

WP: ME PUHZ-SW75YAA + ERSD-VM2D + EV-WP-TWS-1W 300; AC: ME MXZ-2F42VF + 2x MSZ-LN25VGV; PV: 14.08 kWp O/W + SMA STP 8.0; Vent: Zehnder Q600 ERV + Ubbink AirExcellent.


  • Dsbwouter
  • Registratie: November 2021
  • Laatst online: 22:18
@xoror

Zit net ff te kijken bij de spare parts maar een 80vaa kan niet naar een 100vaa. Moet je ook niet willen lijkt me. De 80yaa kan wel naar de 100yaa, dan zijn wel alle onderdelen hetzelfde. Op de print zou je dus zelf kunnen kiezen van de 80 tm de 140.. Afbeeldingslocatie: https://tweakers.net/i/igyuxR2a1FQQo0WiprX2lqdiRGQ=/x800/filters:strip_icc():strip_exif()/f/image/6lWksRBZ5NWRHqElADuNKImR.jpg?f=fotoalbum_large

  • xoror
  • Registratie: November 1999
  • Niet online
@Andrehj ja ik vervang het liever ook niet, maar als het weer storing kreeg als vorig jaar en repair offerte die boven een nieuwe unit ligt, dan ben ik er wel klaar mee.

@Dsbwouter ah mooi, upgraden naar 10yaa is ook fijn met zelfde min vermogen

nu maar hopen dat ie stuk gaat :+

[ Voor 25% gewijzigd door xoror op 11-10-2025 14:15 ]

Eenvoudig + Goedkoop Mitsubishi Warmtepomp uitlezen/besturen met een ESP32

xoror schreef op zaterdag 11 oktober 2025 @ 14:12:
@Andrehj ja ik vervang het liever ook niet, maar als het weer storing kreeg als vorig jaar en repair offerte die boven een nieuwe unit ligt, dan ben ik er wel klaar mee.
Heb je een link naar je posts over wat er toen mis was? Een nieuwe PUZ-SW80YAA kost trouwens minimaal € 3071: https://www.climamarket.e...shi-electric-puz-swm80yaa, daar kun je ook heel wat voor repareren.

WP: ME PUHZ-SW75YAA + ERSD-VM2D + EV-WP-TWS-1W 300; AC: ME MXZ-2F42VF + 2x MSZ-LN25VGV; PV: 14.08 kWp O/W + SMA STP 8.0; Vent: Zehnder Q600 ERV + Ubbink AirExcellent.


  • xoror
  • Registratie: November 1999
  • Niet online
Andrehj schreef op zaterdag 11 oktober 2025 @ 14:15:
[...]

Heb je een link naar je posts over wat er toen mis was? Een nieuwe PUZ-SW80YAA kost trouwens minimaal € 3071: https://www.climamarket.e...shi-electric-puz-swm80yaa, daar kun je ook heel wat voor repareren.
Ja dit wilde alklima laten vervangen
Controller Board: S70E25315 €515,- ex. btw
Noise Filter: S70E85346 €436,- ex btw
Converter Board: S70E75313 €480,- ex. btw
Power Board: S70E52313 €1316,- ex. btw
Dat is ex. btw en arbeid 8)7 8)7

hier ergens begon het xoror in "Mitsubishi Electric Ecodan Lucht/Water Warmtepompen"

Eenvoudig + Goedkoop Mitsubishi Warmtepomp uitlezen/besturen met een ESP32


  • Dsbwouter
  • Registratie: November 2021
  • Laatst online: 22:18
@xoror

Alle printplaten vervangen is ook wel een hele makkelijke oplossing..😅
Heb nog nooit meegemaakt dat er meer dan 1 tegelijk kapot is gegaan.

  • Technician-
  • Registratie: November 2017
  • Laatst online: 22:48
xoror schreef op zaterdag 11 oktober 2025 @ 14:27:
[...]


Ja dit wilde alklima laten vervangen

[...]


Dat is ex. btw en arbeid 8)7 8)7

hier ergens begon het xoror in "Mitsubishi Electric Ecodan Lucht/Water Warmtepompen"
Een vast aangesloten warmtepomp op werkschakelaar met goede aarding hoeft eigenlijk niet achter een aardlek.

  • xoror
  • Registratie: November 1999
  • Niet online
Dsbwouter schreef op zaterdag 11 oktober 2025 @ 14:31:
@xoror

Alle printplaten vervangen is ook wel een hele makkelijke oplossing..😅
Heb nog nooit meegemaakt dat er meer dan 1 tegelijk kapot is gegaan.
ja bij de volgende keer wordt het die 80yaa als het weer stuk gaat en niet meer uit zichzelf doet. Ws is nieuwe neerzetten ook minder arbeid.

[ Voor 5% gewijzigd door xoror op 11-10-2025 15:18 ]

Eenvoudig + Goedkoop Mitsubishi Warmtepomp uitlezen/besturen met een ESP32


  • Dsbwouter
  • Registratie: November 2021
  • Laatst online: 22:18
@xoror

Als je echt al die printplaten vervangt zal het niet veel van elkaar schelen idd. Beetje lastig om alle berichten te vinden. Is het probleem nou dat je thermostaat vragend staat maar in1 open staat?

  • xoror
  • Registratie: November 1999
  • Niet online
Dsbwouter schreef op zaterdag 11 oktober 2025 @ 15:23:
@xoror

Als je echt al die printplaten vervangt zal het niet veel van elkaar schelen idd. Beetje lastig om alle berichten te vinden. Is het probleem nou dat je thermostaat vragend staat maar in1 open staat?
Nee, het probleem was als ik hem inschakelde schakelde hij hem af. na een week en 2 installateurs bezoeken besloot ie spontaan weer te werken zonder dat er iets is gefixed. Hij ging dus even aan en meteen klapte de zekering. Ze hadden uit uitgesloten dat de compressor stuk was.

Maar sindsdien weer prima gedraaid, goede COP en hele zomer koeling gebruikt. Nu sinds een weekje verwarmen (is niet nodig maar ik moet mijn auto adaptive toch testen)

[ Voor 16% gewijzigd door xoror op 11-10-2025 15:28 ]

Eenvoudig + Goedkoop Mitsubishi Warmtepomp uitlezen/besturen met een ESP32


  • Dsbwouter
  • Registratie: November 2021
  • Laatst online: 22:18
@xoror

Jaa dat is een lastige als die het nu ook weer goed doet.. hopen dat het zo blijft !
xoror schreef op zaterdag 11 oktober 2025 @ 15:26:
Nee, het probleem was als ik hem inschakelde schakelde hij hem af. na een week en 2 installateurs bezoeken besloot ie spontaan weer te werken zonder dat er iets is gefixed. Hij ging dus even aan en meteen klapte de zekering. Ze hadden uit uitgesloten dat de compressor stuk was.
Is het een aardlekautomaat? En zo ja, schakelde die uit op overstroom of aardfout?

WP: ME PUHZ-SW75YAA + ERSD-VM2D + EV-WP-TWS-1W 300; AC: ME MXZ-2F42VF + 2x MSZ-LN25VGV; PV: 14.08 kWp O/W + SMA STP 8.0; Vent: Zehnder Q600 ERV + Ubbink AirExcellent.


  • xoror
  • Registratie: November 1999
  • Niet online
@Andrehj had je me toen ook gevraagd, maar toen kreeg ik het niet meer voor elkaar helaas. Maar volgende keer zal ik erop letten.

Eenvoudig + Goedkoop Mitsubishi Warmtepomp uitlezen/besturen met een ESP32


  • xoror
  • Registratie: November 1999
  • Niet online
@Zjemm Volgens mij is dat dus heel apart wat jij heb.
- 2 zones, die onafhankelijk van elkaar een Ta ingesteld kunnen hebben (dus mixing tank)
- In1 zit via knutselwerk op een soort regel unit, die vrijwel altijd aan staat
- SW2-1 staat op external thermostat, dus in1 is leidend
- Er is alleen de MRC (display) die in de woonkamer hangt, maar die gaat natuurlijk nooit demand op in1 kunnen regelen. Dus volgens mij gaat jouw Wp nooit uit.

Ik heb zelf geen 2 zones, maar het is echt een hele aparte setup. Iemand met multi zone die het wel weet ?

Eenvoudig + Goedkoop Mitsubishi Warmtepomp uitlezen/besturen met een ESP32


  • Zjemm
  • Registratie: Februari 2001
  • Laatst online: 23:28

Zjemm

...

Ja hij gaat wel uit, als in er word geen warmte geproduceerd als de Mrc dat niet nodig vind
Maar in1 staat wel altijd op on dat klopt

opensecure.nl


  • nessio
  • Registratie: December 2018
  • Laatst online: 23:57
Waarom 2 zones? Lijkt me onnodig voor een woonhuis

2-1 kap, 200m2, SUZ-SWM60VA+ Open Source ME+wtw


  • Zjemm
  • Registratie: Februari 2001
  • Laatst online: 23:28

Zjemm

...

Geen idee dat is gewoon zo bij het huis geleverd

opensecure.nl


  • tromphakvoort
  • Registratie: September 2019
  • Laatst online: 13-11 14:06
SebastiaanPs schreef op woensdag 8 oktober 2025 @ 13:19:
@tromphakvoort kan je hier wat grafieken delen? Heating status, 3-way valve status, booster status, feed temp, return temp, compressor frequency, estimated COP.
@SebastiaanPs , hier zijn de grafieken van 06-10, als je nog meer info nodig hebt hoor ik dat graag.
xoror schreef op woensdag 8 oktober 2025 @ 13:08:
Pendelen is eigenlijk vrijwel altijd min vermogen niet kwijt kunnen. Omdat je na-regeling heb, is er een grote kans dat je te weinig groepen open heb om het min vermogen op te nemen.

Pendelen zie je wanneer de compressor kort stopt en weer daarna draait. Enige manier om dit op te lossen is om ervoor te zorgen dat je altijd voldoende afgifte open heb voor de wp. (nou ja, je kan ook een lagere Ta enzo hanteren, maar is een beetje symptoom bestrijding)

Je draait de mitsubishi ruimte regeling, die zou het prima moeten doen.
Wanneer de booster aangaat, zie je dat aan de booster sensor, die wordt dan actief. Dus je kan dan zien of het echt aan is geweet. De booster zetten de meesten hier uit, en gebruiken het bij het laatste deel van een legionella run.

Je kan de output power sensor bekijken, rond een pendel punt zal hij dan dicht bij min vermogen zitten van de WP. Je kan dan ook even kijken welke zones rond die tijd dicht zijn. Ws is dat het.
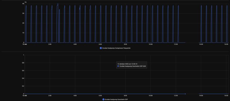
@xoror Wat betreft de zones die open of dicht zijn, ik heb op de begane grond geen kamer regeling, daar zijn alle zones altijd open. Kan het dan zijn dat de wp al te weinig vermogen kwijt kan in een hele verdieping?

Op de eerste verdieping heb ik nu alle zones ingesteld op 24 graden, die staan nu dus de hele tijd open. Wat ik daar wel vandaag (12-10) bijvoorbeeld zie is dat de Lock-out mechaniek van de esp32 nu de hele dag al de wp uitzet om pendelen tegen te gaan. Dus het lijkt zelf met alle zones geopend nog steeds voor te komen.

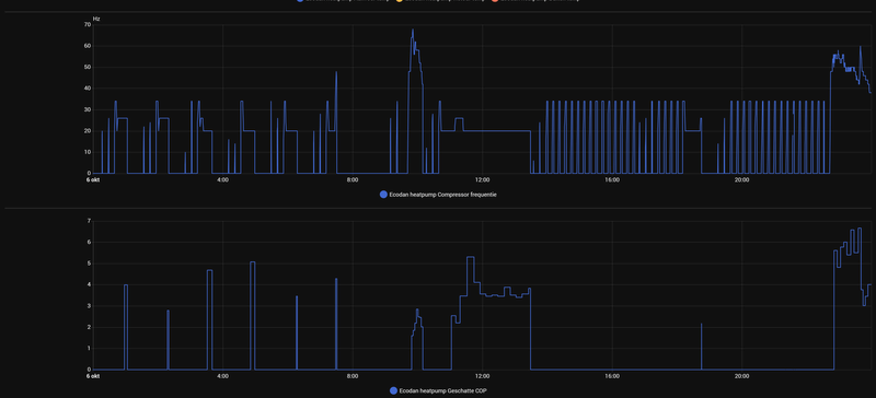
Afbeeldingslocatie: https://tweakers.net/i/lyLg0-buRyWFffhpFYTHJXxhzwQ=/800x/filters:strip_exif()/f/image/Z20weJAOBBIwFeWrygSOBGRz.png?f=fotoalbum_large

Afbeeldingslocatie: https://tweakers.net/i/oe0Y___VcbXIy_D_UBzUISniu9I=/800x/filters:strip_exif()/f/image/KmsB5hzHjcPL2oGEzhXdxBeO.png?f=fotoalbum_large

Afbeeldingslocatie: https://tweakers.net/i/OOKEvXxjhK3urlfMEE5XK848ArA=/800x/filters:strip_exif()/f/image/0moookSy0CjrxWi2DC1ryo9m.png?f=fotoalbum_large

Afbeeldingslocatie: https://tweakers.net/i/9_EBVqfjvicg7CuiKnW9u7Xx47g=/800x/filters:strip_exif()/f/image/p4WUzLyfrZ8NpDx7ko92xJVs.png?f=fotoalbum_large

  • Dsbwouter
  • Registratie: November 2021
  • Laatst online: 22:18
@tromphakvoort

Op 6okt is te zien dat die ook op de booster draait. Eerste tapwater run staat die ook constant aan en de 2e weer niet ? Op 12 okt komt die niet in dus dan kan je gewoon je vermogen niet kwijt. Je draait dus op een te lage ta als al je groepen open staan. Je kan bij de instellingen de minimale temperatuur verhogen en verschil thermo on/off. Stel dat je hier +5 instelt dan gaat de wp pas uit als hij 5° over zijn setpoint draait. Zou eerst is op vaste ta zetten en kijken op welke temperatuur hij stabiel blijft draaien, dat word dan je minimale temperatuur. Welke buitenunit heb je ? Staat deze ook in zo'n schoorsteenkap toevallig? Je buitentemperatuur schommelt ook behoorlijk.

  • michaelvo
  • Registratie: Oktober 2006
  • Laatst online: 21:17
@tromphakvoort

Wow wat een zooitje! Daar gaan we hier eens even goed naar kijken. Fijn dat je ESP data hebt. Ik ben nog heel benieuwd naar je 'Flow waarde' en je 'Zone 1 flow setpoint waarde'. Kun je die er nog bij plotten bij de data van vandaag? Booster heater 2 kan je weglaten, die heb je niet.

Oh en de data van 2 uur is genoeg hoor. Kunnen we beetje inzoomen.

[ Voor 10% gewijzigd door michaelvo op 12-10-2025 16:39 ]

WP: ME PUHZ-SW100YAA + EHSC-VM2D + HTWBOI-300 || AC: MHI SRK/C 50 ZS-W + MHI SRK/C 35 ZS-W || PV: 10.4 kWp ZO/ZW + Enphase IQ8+ || MV: Itho Daalderop CVE-S Optima Inside CO2

tromphakvoort schreef op zondag 12 oktober 2025 @ 16:12:
[...]


@SebastiaanPs , hier zijn de grafieken van 06-10, als je nog meer info nodig hebt hoor ik dat graag.


[...]


@xoror Wat betreft de zones die open of dicht zijn, ik heb op de begane grond geen kamer regeling, daar zijn alle zones altijd open. Kan het dan zijn dat de wp al te weinig vermogen kwijt kan in een hele verdieping?

Op de eerste verdieping heb ik nu alle zones ingesteld op 24 graden, die staan nu dus de hele tijd open. Wat ik daar wel vandaag (12-10) bijvoorbeeld zie is dat de Lock-out mechaniek van de esp32 nu de hele dag al de wp uitzet om pendelen tegen te gaan. Dus het lijkt zelf met alle zones geopend nog steeds voor te komen.

[Afbeelding]

[Afbeelding]

[Afbeelding]

[Afbeelding]
Je warmtepomp lijkt enorm te pendelen.
In welke modus verwarmde je op 6 okt, was dat stooklijn? Hoe stond die stooklijn ingesteld? En hoe was je naregeling toen, is dat master master of master slave?
Zelfde vragen voor 12 oktober. Welke modus, hoe stond die ingesteld en hoe was de naregeling? :)
Goed dat je hier even komt buurten want hier is veel winst te behalen.

Edit: en welke buitenunit heb je?

WP: Mitsubishi Electric SUZ-SWM80VA2 + ERSD-VM2D. PV 3330 Wp. Huis 1931, gasloos sinds jan '24.


  • xoror
  • Registratie: November 1999
  • Niet online
au au, daarom was ik bang voor die compressor count, wat is de schade?

Eenvoudig + Goedkoop Mitsubishi Warmtepomp uitlezen/besturen met een ESP32

@tromphakvoort Zoals al gezegd is je WP bezig zichzelf vroegtijdig naar de eeuwige jachtvelden te helpen. Hier moet je echt iets aan doen.
Ik lees iets van een lock-outregeling van de ESP. Daar moet je niet afhankelijk van zijn. Probeer die ESP (voorlopig) alleen voor monitoring te gebruiken en zorg dat je verwarming gewoon stabiel draait.

Beste is om heel die zoneregeling uit te schakelen en te werken met een constante Ta (+ thermostaat) of de ruimtetemperatuurregeling. Dan eerst zorgen dat je WP stabiel draait en daarna verder kijken naar automatiseringen of alternatieve (zone)regelingen.

WP: ME PUHZ-SW75YAA + ERSD-VM2D + EV-WP-TWS-1W 300; AC: ME MXZ-2F42VF + 2x MSZ-LN25VGV; PV: 14.08 kWp O/W + SMA STP 8.0; Vent: Zehnder Q600 ERV + Ubbink AirExcellent.


  • xoror
  • Registratie: November 1999
  • Niet online
@tromphakvoort
De lockout is meer om je compressor enigszins te beschermen (effect te dempen), maar je moet de oorzaak wel oplossen.

Ik zie ook dat je booster aangaat, dat is niet best met dit weer ?! Probeer de data te verschaffen die mensen hier uitvragen, dan kunnen ze je helpen.


Zoals @Dsbwouter ook aankaartte, schommelt je buiten temp. Dat is echt vreemd, en eigenlijk kan alleen een defrost dat nu veroorzaken. Maar je hoort nu nog geen defrosts te hebben tenzij je koudemiddel te kort heb oid (zou ook kunnen verklaren waarom booster bij springt)

Kan je verder opzoeken wat je sensoren zijn voor
"Compressor Starts"
"Bedrijfsuren"

Eenvoudig + Goedkoop Mitsubishi Warmtepomp uitlezen/besturen met een ESP32

@xoror als ik die 3e screenshot zo zie (post), dan denk ik dat @Dsbwouter gelijkt heeft en dat het recirculatie moet zijn door bijv een schoorsteen om de buitenunit heen. Je ziet tijdens een run de Tbuiten snel dalen en als de warmtepomp idle staat dan klimt ie weer op. Bovendien zouden we defrosts met jouw mooie ESP project in de “operation mode”/“status bedrijf” moeten zien toch? ;) Helpt wel echt die mooie grafieken die we met jouw project kunnen maken!

WP: Mitsubishi Electric SUZ-SWM80VA2 + ERSD-VM2D. PV 3330 Wp. Huis 1931, gasloos sinds jan '24.


  • xoror
  • Registratie: November 1999
  • Niet online
@SebastiaanPs Goeie, recirculatie is denk ik meest waarschijnlijk. Wat een ***-zooi zeg :+

Er is gewoon een binary defrost sensor, die kan je plotten, is nog makkelijker
en idd, hij zou in de operation mode ook te zien moeten zijn, maar dat is lastig op deze schaal

Operation Mode geeft alleen Frost protect (voor mono blocks), voor defrost moet je toch die binary sensor hebben.

[ Voor 68% gewijzigd door xoror op 12-10-2025 19:11 ]

Eenvoudig + Goedkoop Mitsubishi Warmtepomp uitlezen/besturen met een ESP32

Nou @tromphakvoort zet zijn 2e post op Tweakers en krijgt meteen een hoop enthousiaste reacties…
@tromphakvoort neem het ons niet kwalijk. allemaal constructief bedoeld natuurlijk - er lijkt een hoop ruimte voor verbetering.

WP: Mitsubishi Electric SUZ-SWM80VA2 + ERSD-VM2D. PV 3330 Wp. Huis 1931, gasloos sinds jan '24.


  • michaelvo
  • Registratie: Oktober 2006
  • Laatst online: 21:17
@SebastiaanPs recirculatie is aannemelijk maar zou moeten leiden tot een lagere COP, en niet een onmogelijk draaiende warmtepomp bij het huidige weer. Verklaart iig niet waarom elke run er steeds na 5 a 10 minuten mee op houdt...

WP: ME PUHZ-SW100YAA + EHSC-VM2D + HTWBOI-300 || AC: MHI SRK/C 50 ZS-W + MHI SRK/C 35 ZS-W || PV: 10.4 kWp ZO/ZW + Enphase IQ8+ || MV: Itho Daalderop CVE-S Optima Inside CO2


  • Dsbwouter
  • Registratie: November 2021
  • Laatst online: 22:18
@michaelvo

Als hij zijn minimale temp op 25° heeft staan en thermo off op +2 dan schakelt de wp uit bij 27. Zou dus prima kunnen en dat gewoon de settings verkeerd staan.

  • michaelvo
  • Registratie: Oktober 2006
  • Laatst online: 21:17
Dsbwouter schreef op zondag 12 oktober 2025 @ 19:40:
@michaelvo

Als hij zijn minimale temp op 25° heeft staan en thermo off op +2 dan schakelt de wp uit bij 27. Zou dus prima kunnen en dat gewoon de settings verkeerd staan.
Dat klopt helemaal maar dat heeft dus vrij weinig met recirculatie te maken :)

WP: ME PUHZ-SW100YAA + EHSC-VM2D + HTWBOI-300 || AC: MHI SRK/C 50 ZS-W + MHI SRK/C 35 ZS-W || PV: 10.4 kWp ZO/ZW + Enphase IQ8+ || MV: Itho Daalderop CVE-S Optima Inside CO2


  • Dsbwouter
  • Registratie: November 2021
  • Laatst online: 22:18
@michaelvo

Klopt, ben bang dat die meer dan 1 probleem heeft..

  • DutchWing
  • Registratie: April 2019
  • Niet online

DutchWing

WP Installateur

@tromphakvoort Maak even wat foto’s van het volgende:
- Opstellingsplaat buitenunit.
- Overzichtsfoto binnenunit.
- Foto display binnenunit.
- Foto vloerverwarmingsverdeler en/of afgifte systeem.
- Foto kamerthermostaat/bediening.

Daarna kunnen we gerichte vragen stellen en/of met oplossingen komen.

WP: Mitsubishi Ecodan PUHZ-SW75YAA + EHST20D-VM2D / PV: 2150Wp Z/O 132° en 2580Wp N/W 312° Ik wil een warmtepomp.nu


  • DutchWing
  • Registratie: April 2019
  • Niet online

DutchWing

WP Installateur

Dsbwouter schreef op zondag 12 oktober 2025 @ 19:40:
@michaelvo

Als hij zijn minimale temp op 25° heeft staan en thermo off op +2 dan schakelt de wp uit bij 27. Zou dus prima kunnen en dat gewoon de settings verkeerd staan.
Ik vermoed, dat is meestal wel gebruikelijk (vooral bij nieuwbouw) dat ze hem op weersafhankelijk zetten icm de Mitsubishi ruimtebediening, stooklijn vrij strak/basis afgesteld staat. Bijv 20/20 en -10/45 (40-45 is vaak max wat je vloer aan kan, PVC vloer vaak zelf max 40)
En dat er overal zoneverdeling aanwezig is met te dunne leidingwerk.

Collega installateur vroeg ook al mijn hulp met nieuwbouw, was om te janken… Zelfs bijna brandgevaar omdat ze nog plastic/papieren verpakking bij het elektrisch element (luchtverwarming combo WTW) vergeten weg te halen waren.

WP: Mitsubishi Ecodan PUHZ-SW75YAA + EHST20D-VM2D / PV: 2150Wp Z/O 132° en 2580Wp N/W 312° Ik wil een warmtepomp.nu


  • tromphakvoort
  • Registratie: September 2019
  • Laatst online: 13-11 14:06
Ah check net Tweakers nog even en ben echt verblijd door alle enthousiaste reacties van iedereen. Ik ga proberen zoveel mogelijk vragen te beantwoorden. Wat betreft de buitenunit, is er een manier om te checken welk type dit is? Deze staat, zoals sommigen al vermoeden, op het dak in een soort schoorsteen waardoor het lastig is om het typeplaatje te controleren.
Afbeeldingslocatie: https://tweakers.net/i/xn6pYaWMzqR6gvX3CDvOyTOgtTA=/x800/filters:strip_icc():strip_exif()/f/image/LUgz9Gl7iIGjHTIfiS1MxJcx.jpg?f=fotoalbum_large

Ik heb tot nu toe zelf twee dingen aangepast in de instellingen van de warmtepomp, ik heb de SWW temperatuur verlaagt van 54 naar 48 graden en ik heb de verwarmingscurve aangepast van 25/20, 45/-10 naar 25/15, 30/-10 dit heb ik alleen nog niet getest door hier op te draaien. We hebben een pvc vloer dus ik vond de 45 sowieso al veel te hoog voor het typevloer.

Afbeeldingslocatie: https://tweakers.net/i/s3tpu5xyrtY7XB-eD7ACZ_NeLRI=/x800/filters:strip_icc():strip_exif()/f/image/wj2W9Pm8ixZaHJJBKG0MqRzN.jpg?f=fotoalbum_large

Op de begane grond heb ik dus de mitsubishi thermostaat en onderstaande verdeler.
Afbeeldingslocatie: https://tweakers.net/i/wBzAUee7giTduyKZUUgbb1vCmRI=/x800/filters:strip_icc():strip_exif()/f/image/siITL3K9ZyEWFA160RKcMVRg.jpg?f=fotoalbum_large
Op de eerste verdieping heb ik Watts thermostaten, of deze in master/master of master/slave staan weet ik niet, ik vermoed master/slave omdat ik in de instellingen van de warmtepomp maar 1 zone zie. Ik heb wel een vraag bij de aannemer uit staan om meer informatie over de werking en aanleg van het systeem.
Afbeeldingslocatie: https://tweakers.net/i/Wkxlzj_W9Xe61S39G_PUKeN0hT4=/800x/filters:strip_icc():strip_exif()/f/image/GMGTi5gkENSlrvch7pXipqNl.jpg?f=fotoalbum_large

Afbeeldingslocatie: https://tweakers.net/i/4HrjQqq_ZlaF3XLV8dry3bqysmQ=/800x/filters:strip_icc():strip_exif()/f/image/Q0pohpcgojR1Y2hObPhWym35.jpg?f=fotoalbum_large

Hier ook nog wat afbeeldingen van de opzet en de huidige instellingen:
Afbeeldingslocatie: https://tweakers.net/i/7nXkOcUNvFvb9A20jeqI_zynnAQ=/x800/filters:strip_icc():strip_exif()/f/image/UcqxXuWMraw3LFNlg0F4cyBF.jpg?f=fotoalbum_large

Afbeeldingslocatie: https://tweakers.net/i/evi638pkDs6F3yR-LEHjgV9v0-M=/x800/filters:strip_icc():strip_exif()/f/image/npxJwsKCUPYvcl0pnMRK48BD.jpg?f=fotoalbum_large

Afbeeldingslocatie: https://tweakers.net/i/YCcg0096iKJYaTIADbl_k6-4IJk=/x800/filters:strip_icc():strip_exif()/f/image/oatAXQvsHk5B38J6bvdSCM7G.jpg?f=fotoalbum_large

Op 06-10 stond de verwarming op Verwarming Curve stand met dus eerder genoemde instellingen.

Misschien dat het handiger is om nu wat plots te delen van vandaag met de instellingen in bovenstaande afbeeldingen? Dit is dan nog wel met de Lock-out functie van de esp software, deze zal ik uitzetten om morgen hopelijk wat realistischere plots te kunnen sturen.
Afbeeldingslocatie: https://tweakers.net/i/WOdkzI-io2_RBPtuX9xgy5ypfGc=/800x/filters:strip_exif()/f/image/mLX7AxLjVam1ARKvSpg1u0M9.png?f=fotoalbum_large

Afbeeldingslocatie: https://tweakers.net/i/YeYyEG9CpLVMBGhlm8rJ3DkjF74=/800x/filters:strip_exif()/f/image/VaDMKi7XFqQZIEluNTOJT4k6.png?f=fotoalbum_large

Afbeeldingslocatie: https://tweakers.net/i/ruGHSizy0Y2MTWjgFRMqhIZxGdA=/800x/filters:strip_exif()/f/image/xLh2fCqYeL6cr1XIJait2RnP.png?f=fotoalbum_large

Afbeeldingslocatie: https://tweakers.net/i/iiwZVNBo4SBrt_ZplxVQatGEuAo=/800x/filters:strip_exif()/f/image/WisNaP0w8zwB0Pz8Ye2Ylfgk.png?f=fotoalbum_large

Afbeeldingslocatie: https://tweakers.net/i/3dyjhM7NA7IdoiSBjQqOLJ6xj4Q=/800x/filters:strip_exif()/f/image/LsRM2z0mbhR1PO2euzJce7Ze.png?f=fotoalbum_large

Alvast bedankt voor al jullie enthousiaste hulp bij het tackelen van de problemen!

  • DaWizza
  • Registratie: Augustus 2001
  • Niet online
Die dingen op het dak zou verboden moeten worden:
- Amper onderhoud mee te plegen door de locatie (is daaronder een luik in je dak om erbij te kunnen?)
- Recirculatieproblemen door te weinig airflow

Hoewel het prima kan werken ben ik geen fan van Watts of andere regelingen: een WP houdt van simpel.

Is er nog een thermostaat aanwezig?

SUZ-SWM80VA & ERSD-VM2D, 200L SWW, 5330Wp O 45°, 2870Wp W 45°, 820Wp Z 10°, Zendure 2400AC 8,64kWh thuisbatterij, Fresh-r on the wall compac WTW


  • xoror
  • Registratie: November 1999
  • Niet online
bingokaart
- buiten unit op dak •
- lage flow (ws omdat die dikke leiding na 1 knik al naar smalle leiding gaat) •
- master / master na regeling. volgens mij hadden meer mensen hier Watts •

Op welke pomp stand staat de boel?
* zo te zien kan je geen compressor starts uitlezen? Of had je die niet gepost? Ws heb je dan een suz-x variant
* flow moet liefst hoger omdat je alleen vv heb. Dan kan je lagere delta T draaien, en draait je wp wat rustiger. Maar echt efficiënt gaat lastig worden met die dakunits
* alle groepen openen, kijk dan wat de flow en delta T zijn
* best knap om de mitsu ruimte regeling zo hard te laten pendelen

probeer het te fixen voor het echt koud wordt

[ Voor 5% gewijzigd door xoror op 13-10-2025 09:11 ]

Eenvoudig + Goedkoop Mitsubishi Warmtepomp uitlezen/besturen met een ESP32

Eens met bovenstaande.

Prioriteit 1: enorm pendelen door de naregeling.
Je kunt testen of het master-master is door alle thermostaten laag te zetten en daarna één thermostaat op de slaapkamer te verhogen zodat er warmtevraag is. Gaat de warmtepomp verwarmen? Dan is het master-master. Anderen hebben meer ervaring met de oplossingen.

Andere prioriteiten:
2. Schoorsteen met recirculatie. De warmtepomp zuigt de koude uitgeblazen lucht opnieuw aan door de kap (= recirculatie), waardoor de efficiëntie fors wordt verlaagd. Dit fenomeen zou ik goed documenteren door de compressorfrequentie en de Tbuiten te plotten van een paar runs (time window van een uur telkens). Dit moet de aannemer oplossen. De meest eenvoudige oplossing is de schoorsteen aanpassen zodat de uitgeblazen lucht niet opnieuw aangezogen kan worden. Zie: Seauleaux in "Problemen met warmtepompsystemen van Factory Zero"

3. Lage flow door kleine leidingdiameter en knietjes. Mogelijk is het lastig om nu nog alle leidingen aan te passen. Eerst maar eens alle groepen open, ook op de verdieping.

WP: Mitsubishi Electric SUZ-SWM80VA2 + ERSD-VM2D. PV 3330 Wp. Huis 1931, gasloos sinds jan '24.


  • tromphakvoort
  • Registratie: September 2019
  • Laatst online: 13-11 14:06
DaWizza schreef op maandag 13 oktober 2025 @ 06:22:
Die dingen op het dak zou verboden moeten worden:
- Amper onderhoud mee te plegen door de locatie (is daaronder een luik in je dak om erbij te kunnen?)
- Recirculatieproblemen door te weinig airflow

Hoewel het prima kan werken ben ik geen fan van Watts of andere regelingen: een WP houdt van simpel.

Is er nog een thermostaat aanwezig?
@DaWizza Er zit inderdaad een luik onder de schoorsteen voor onderhoud, zijn er nog dingen aan te passen of te optimaliseren om betere airflow te krijgen?
De Watts thermostaten, en eigenlijk alles van de warmtepomp konden we geen invloed op uitoefenen bij de aanschaf van de woning. Enige optie voor aanpassing was het upgraden van een 200L buffervat naar 300L.

Er hangt op de begane grond, redelijk in het midden van de ruimte de mitsubishi thermostaat. De Watts thermostaten hangen op elke kamer van de eerste verdieping.
xoror schreef op maandag 13 oktober 2025 @ 06:56:
bingokaart
- buiten unit op dak •
- lage flow (ws omdat die dikke leiding na 1 knik al naar smalle leiding gaat) •
- master / master na regeling. volgens mij hadden meer mensen hier Watts •

Op welke pomp stand staat de boel?
* zo te zien kan je geen compressor starts uitlezen? Of had je die niet gepost? Ws heb je dan een suz-x variant
* flow moet liefst hoger omdat je alleen vv heb. Dan kan je lagere delta T draaien, en draait je wp wat rustiger. Maar echt efficiënt gaat lastig worden met die dakunits
* alle groepen openen, kijk dan wat de flow en delta T zijn
* best knap om de mitsu ruimte regeling zo hard te laten pendelen

probeer het te fixen voor het echt koud wordt
@xoror In de compressorstarts sensor zie ik inderdaad niet beschikbaar staan en de bedrijfsstatus is alleen maar in uren. Is er in het menu van de WP zelf nog terug te vinden hoe vaak de compressor gestart is?
Ik ga vanmiddag even uitzoeken hoe ik in het menu van de WP terug kan vinden hoe de pomp(en) ingesteld zijn en hoeveel sneller die nog kan.

  • xoror
  • Registratie: November 1999
  • Niet online
@tromphakvoort ja bij informatie werking op je WP code 003, wat krijg je daar terug ?
Zet op de esp service code even tijdelijk uit als je manueel gaat uitvragen (anders heb je de kans dat je verkeerde antwoorden krijgt)

Pomp kan tot stand 5, en ik hoop niet dat het daar al op staat.

Eenvoudig + Goedkoop Mitsubishi Warmtepomp uitlezen/besturen met een ESP32


  • tromphakvoort
  • Registratie: September 2019
  • Laatst online: 13-11 14:06
SebastiaanPs schreef op maandag 13 oktober 2025 @ 08:25:
Eens met bovenstaande.

Prioriteit 1: enorm pendelen door de naregeling.
Je kunt testen of het master-master is door alle thermostaten laag te zetten en daarna één thermostaat op de slaapkamer te verhogen zodat er warmtevraag is. Gaat de warmtepomp verwarmen? Dan is het master-master. Anderen hebben meer ervaring met de oplossingen.

Andere prioriteiten:
2. Schoorsteen met recirculatie. De warmtepomp zuigt de koude uitgeblazen lucht opnieuw aan door de kap (= recirculatie), waardoor de efficiëntie fors wordt verlaagd. Dit fenomeen zou ik goed documenteren door de compressorfrequentie en de Tbuiten te plotten van een paar runs (time window van een uur telkens). Dit moet de aannemer oplossen. De meest eenvoudige oplossing is de schoorsteen aanpassen zodat de uitgeblazen lucht niet opnieuw aangezogen kan worden. Zie: Seauleaux in "Problemen met warmtepompsystemen van Factory Zero"

3. Lage flow door kleine leidingdiameter en knietjes. Mogelijk is het lastig om nu nog alle leidingen aan te passen. Eerst maar eens alle groepen open, ook op de verdieping.
@SebastiaanPs Ik ga vanmiddag/vanavond kijken of ik kan testen of de Watts master/master is.
Bedankt voor de post over de schoorsteen, dat ga ik aankaarten bij de aannemer.
Het aanpassen van de leidingen zal inderdaad erg lastig zijn, heel misschien dat de dikke uitwendige leidingen nog aangepast zouden kunnen worden maar de vv lussen zelf zal niet meer gaan. De afbeelding van de woning is van vorig jaar, inmiddels is de woning helemaal afgebouwd en ingericht :)
tromphakvoort schreef op maandag 13 oktober 2025 @ 08:46:
[...]

@SebastiaanPs Ik ga vanmiddag/vanavond kijken of ik kan testen of de Watts master/master is.
Bedankt voor de post over de schoorsteen, dat ga ik aankaarten bij de aannemer.
Het aanpassen van de leidingen zal inderdaad erg lastig zijn, heel misschien dat de dikke uitwendige leidingen nog aangepast zouden kunnen worden maar de vv lussen zelf zal niet meer gaan. De afbeelding van de woning is van vorig jaar, inmiddels is de woning helemaal afgebouwd en ingericht :)
Het belangrijkst zijn de aanvoer en retour vanuit je warmtepomp naar je vloerverwarmingverdelers. Met name het stuk op de foto hieronder.
De vloerverwarmingslangen zijn volgens mij OK maar je kunt het eens opmeten voor de zekerheid, de buitendiameter.

Eerst maar eens de naregeling oplossen: alle groepen straks open (slaapkamers wat geknepen) en dan nog eens naar de flow kijken. Ik zou niet hoger staan dan circulatiepomp stand 4, want stand 5 geeft geluidsoverlast.

Afbeeldingslocatie: https://tweakers.net/i/e2dRSxDaGCR_KAn_p_C-_hH233Y=/x800/filters:strip_icc():strip_exif()/f/image/HN2Vr0eWT4yWVlqrzh0mavzt.jpg?f=fotoalbum_large

[ Voor 4% gewijzigd door SebastiaanPs op 13-10-2025 08:57 ]

WP: Mitsubishi Electric SUZ-SWM80VA2 + ERSD-VM2D. PV 3330 Wp. Huis 1931, gasloos sinds jan '24.


  • xoror
  • Registratie: November 1999
  • Niet online
@SebastiaanPs wat ik wel vaker gezien heb is dat ze de naregeling boven 'passief' hebben. Dus die dingen kunnen geen vraag op zichzelf genereren.

Omdat hij ruimte regeling gebruikt is dat ws de setup (want je heb dan wireless thermostat of mrc nodig). Maar hij moet zorgen dat ze dan open staan, het is wel master/slave denk ik.

Eenvoudig + Goedkoop Mitsubishi Warmtepomp uitlezen/besturen met een ESP32

@tromphakvoort
In jouw installatie zijn alle mogelijke foutbronnen gecombineerd, je hebt de bingokaart van ellende helemaal vol:
  • Buitenunit met recirculatie, die dus zijn eigen uitblaaslucht weer aanzuigt.
  • Zoneregeling op alle VVW-groepen
  • Geen buffervat om de daardoor gecreëerde vraagpieken en -dalen te verminderen.
  • Incompetente installateur.
  • Stooklijn niet juist ingesteld.
Omdat dit nogal een uitgebreid verhaal wordt en om al jouw info bij elkaar te houden ga ik een moderator vragen om dit af te splitsen naar een eigen topic.

WP: ME PUHZ-SW75YAA + ERSD-VM2D + EV-WP-TWS-1W 300; AC: ME MXZ-2F42VF + 2x MSZ-LN25VGV; PV: 14.08 kWp O/W + SMA STP 8.0; Vent: Zehnder Q600 ERV + Ubbink AirExcellent.


  • JelleMan
  • Registratie: April 2001
  • Laatst online: 13-11 14:15
Ik heb sinds april een warmtepomp: SCR-M60V2-200E met ERST20D-VM2E cilinderunit (200 liter) en een SUZ-SWM60 VA2 buitenunit, verder is een 50L buffervat aanwezig. Temperatuur SWW staat op 50 graden ingesteld.
Nu ben ik Melcloud naar mijn verbruik aan het kijken en valt mij wat op. Het warm water energie verbruik lijkt me nogal hoog (200 kWh/maand) en als ik naar de 2e tabel kijk ook met een lage COP. Ook zie in het laatste overzicht dat de temp van 50 graden ook nooit gehaald wordt. Is dit normaal? Er wordt max 2 x in de ochtend gedouched en verder niet veel warm water gebruikt.

Afbeeldingslocatie: https://tweakers.net/i/B_I7C7wvpq_5gKLdQjbmKqZHwHY=/x800/filters:strip_icc():strip_exif()/f/image/X3z7XaRrvkpuLN06rTIHjrMa.jpg?f=fotoalbum_large
Afbeeldingslocatie: https://tweakers.net/i/vshHQfebFv5lXnnrgl6xz1NZ8vg=/800x/filters:strip_icc():strip_exif()/f/image/bjjFlhCv3zZ3XV2usfNoGqmf.jpg?f=fotoalbum_large
@JelleMan Je al ingelezen in dit topic? Begin even met deze post: Andrehj in "Mitsubishi Electric Ecodan Lucht/Water Warmtepompen" En daarna de rest van de gepinde posts.
Je verbruik van elektriciteit voor SWW is grofweg dubbel zo hoog als de opwek, wat een COP van 0.5 zou betekenen. Er gaat dus iets mis met de meting. Vandaar mijn verwijzing naar bovenstaande post.
Onderste grafiek betreft daggemiddeldes. Die zegt dus niks. Je moet kijken naar de uurgrafiek van het uur waarin de SWW-cyclus draait. Dan zul je een normale grafiek zien.

[ Voor 17% gewijzigd door Andrehj op 13-10-2025 10:56 ]

WP: ME PUHZ-SW75YAA + ERSD-VM2D + EV-WP-TWS-1W 300; AC: ME MXZ-2F42VF + 2x MSZ-LN25VGV; PV: 14.08 kWp O/W + SMA STP 8.0; Vent: Zehnder Q600 ERV + Ubbink AirExcellent.


  • tromphakvoort
  • Registratie: September 2019
  • Laatst online: 13-11 14:06
Heb zojuist even het een en ander bekeken en geprobeerd.

De compressor starts lijken niet beschikbaar te zijn in mijn menu onder 003. Kan dat nog een ander nummer zijn of zou ik dat in de handleiding terug moeten kunnen vinden?
Afbeeldingslocatie: https://tweakers.net/i/scVCv1pu8Eucnl8Llq2P-kcygxs=/x800/filters:strip_icc():strip_exif()/f/image/vnB5UI2XPAAGMJ56X6f9ADMc.jpg?f=fotoalbum_large

De pompsnelheid staat nu op drie voor de VVW:
Afbeeldingslocatie: https://tweakers.net/i/dlRSNu_9eFVgnzUThQxf3JgJ7m0=/x800/filters:strip_icc():strip_exif()/f/image/40bg7Y8An2e25cz3b52Sy2LL.jpg?f=fotoalbum_large

Misschien dat dit overzicht van instellingen jullie ook wat meer zegt?
Afbeeldingslocatie: https://tweakers.net/i/AucfWQKfIOrsTevQCgNAkdH39P0=/x800/filters:strip_icc():strip_exif()/f/image/OtwAXspqVDv6BEMOSX8xgGdq.jpg?f=fotoalbum_large

Afbeeldingslocatie: https://tweakers.net/i/bmit7mANwisymHYOY70wMv16rv4=/x800/filters:strip_icc():strip_exif()/f/image/EWV92Aha1tmrIfrPwggEui24.jpg?f=fotoalbum_large

Afbeeldingslocatie: https://tweakers.net/i/u0YA2fT_3HdEQMspLhU-SSl73vM=/x800/filters:strip_icc():strip_exif()/f/image/kaE5Hx1FzI4Ud4AmcTDaLADk.jpg?f=fotoalbum_large

Ik heb ook alle thermostaten op 15 graden gezet en daarna de slaapkamer op 24 graden, tot nu toe (ongeveer een uur) is de warmtepomp nog niet aangegaan. Ik denk dus dat het inderdaad een master/slave oplossing zal zijn.

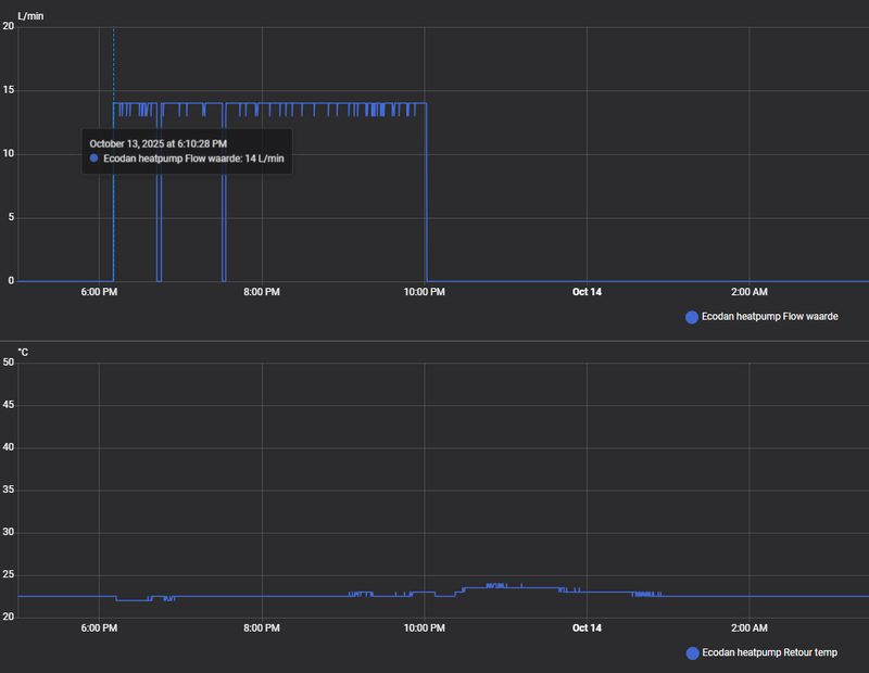
Vandaag stond de Lock-out functie uit en heb ik weer wat vreemde dingen gezien, misschien dat de pomp toch te langzaam draait? Of de WP denkt toch dat hij een defrost moet draaien, al zie ik dat niet in de defrost sensor? Ik kan zelf in ieder geval niet verklaren waarom bijvoorbeeld de booster heater soms aangaat. Alle zones staan ook eigenlijk allemaal open dus ik verwacht eigenlijk niet dat pendelen komt door het dichtknijpen van de VVW.

Afbeeldingslocatie: https://tweakers.net/i/0fYAar_YJinjw_o8_i9Vz8_S9XU=/800x/filters:strip_exif()/f/image/1ZyGGBZrXJoqvl497aDF8J3w.png?f=fotoalbum_large

Afbeeldingslocatie: https://tweakers.net/i/t9Be5K9XLOVkcQYVfwE76Wkv32o=/800x/filters:strip_exif()/f/image/4zuYfGVrU5XufP587zG31EiW.png?f=fotoalbum_large

Afbeeldingslocatie: https://tweakers.net/i/bSM2yz96WBCllm6szvBvBdSkQYI=/800x/filters:strip_exif()/f/image/o0A5nYlvPoL5jViwjJeRVt9r.png?f=fotoalbum_large

Afbeeldingslocatie: https://tweakers.net/i/7sbS4JknTFlgj7yvSv_HG6Lqrls=/800x/filters:strip_exif()/f/image/G2eQKdzyuhV5L8bqLc7oMYHf.png?f=fotoalbum_large

Afbeeldingslocatie: https://tweakers.net/i/jCnulClwaTGpCCcFaDdTMMKvPmI=/800x/filters:strip_exif()/f/image/RBR7M1xgyPBAmr33YTlrloei.png?f=fotoalbum_large

Afbeeldingslocatie: https://tweakers.net/i/J8xfMZ0DZ9IQdqrP2JAmi8fCios=/800x/filters:strip_exif()/f/image/wOKsXsVdveDNTUpTzl6XJ4gf.png?f=fotoalbum_large

Een ander moment met voornamelijk pendelen:
Afbeeldingslocatie: https://tweakers.net/i/L4EDIHrDdecWCe05sxu2Iv40Cpk=/800x/filters:strip_exif()/f/image/33pelXVToI9qk9ZvKAAgF01l.png?f=fotoalbum_large

  • xoror
  • Registratie: November 1999
  • Niet online
@tromphakvoort
Verhoog je pomp naar 4 en kijk tijdens het verwarmen of de flow omhoog gaat, zo ja probeer 5 en kijk of het omhoog gaat. Hou de stand aan met de hoogste flow.

Wat betreft je booster, die lijkt aan te gaan nadat iets naar 60c gaat. Het lijkt de condensing temp te zijn, daarna kapt ie ermee en schakelt de booster in. Die 60c zie ik alleen bij een legionella run, en dan als ik bij Ta=55c zit. Mijn booster gaat dan even aan om het water van 55 -> 60 te brengen.
Afbeeldingslocatie: https://tweakers.net/i/7n46ouffCBIxazbVB9P6ejCd2Hk=/800x/filters:strip_exif()/f/image/eJ9GoyXE7L5wJAnSqlpn6p9Y.png?f=fotoalbum_large

Maar ik denk niet dat jij legionella 2x per dag doet... dus er is echt iets mis bij jou

Eenvoudig + Goedkoop Mitsubishi Warmtepomp uitlezen/besturen met een ESP32


  • tromphakvoort
  • Registratie: September 2019
  • Laatst online: 13-11 14:06
xoror schreef op maandag 13 oktober 2025 @ 16:46:
@tromphakvoort
Verhoog je pomp naar 4 en kijk tijdens het verwarmen of de flow omhoog gaat, zo ja probeer 5 en kijk of het omhoog gaat. Hou de stand aan met de hoogste flow.

Wat betreft je booster, die lijkt aan te gaan nadat iets naar 60c gaat. Het lijkt de condensing temp te zijn, daarna kapt ie ermee en schakelt de booster in. Die 60c zie ik alleen bij een legionella run, en dan als ik bij Ta=55c zit. Mijn booster gaat dan even aan om het water van 55 -> 60 te brengen.
[Afbeelding]

Maar ik denk niet dat jij legionella 2x per dag doet... dus er is echt iets mis bij jou
@xoror Ik zal straks meteen de pomp verhogen om te kijken of het daarmee wat beter gaat draaien.
Ik heb legionella op eens in de twee weken staan dus het zou inderdaad niet zo vaak voor moeten komen, maar wat het dan veroorzaakt blijft nog de vraag.

  • tromphakvoort
  • Registratie: September 2019
  • Laatst online: 13-11 14:06
Dsbwouter schreef op zondag 12 oktober 2025 @ 16:34:
@tromphakvoort

Op 6okt is te zien dat die ook op de booster draait. Eerste tapwater run staat die ook constant aan en de 2e weer niet ? Op 12 okt komt die niet in dus dan kan je gewoon je vermogen niet kwijt. Je draait dus op een te lage ta als al je groepen open staan. Je kan bij de instellingen de minimale temperatuur verhogen en verschil thermo on/off. Stel dat je hier +5 instelt dan gaat de wp pas uit als hij 5° over zijn setpoint draait. Zou eerst is op vaste ta zetten en kijken op welke temperatuur hij stabiel blijft draaien, dat word dan je minimale temperatuur. Welke buitenunit heb je ? Staat deze ook in zo'n schoorsteenkap toevallig? Je buitentemperatuur schommelt ook behoorlijk.
@Dsbwouter Na wat zoeken door de verschillende handleidingen die er bij zaten ben ik een typekaartje tegengekomen, de buitenunit is zeer waarschijnlijk een SUZ-SWM60VA.TH

  • Technician-
  • Registratie: November 2017
  • Laatst online: 22:48
xoror schreef op maandag 13 oktober 2025 @ 06:56:
bingokaart
- buiten unit op dak •
- lage flow (ws omdat die dikke leiding na 1 knik al naar smalle leiding gaat) •
- master / master na regeling. volgens mij hadden meer mensen hier Watts •

Op welke pomp stand staat de boel?
* zo te zien kan je geen compressor starts uitlezen? Of had je die niet gepost? Ws heb je dan een suz-x variant
* flow moet liefst hoger omdat je alleen vv heb. Dan kan je lagere delta T draaien, en draait je wp wat rustiger. Maar echt efficiënt gaat lastig worden met die dakunits
* alle groepen openen, kijk dan wat de flow en delta T zijn
* best knap om de mitsu ruimte regeling zo hard te laten pendelen

probeer het te fixen voor het echt koud wordt
Ik heb niet ver genoeg terug gelezen, en weet niet wat de exacte problemen zijn. Maar moet toch even waarschuwen voor te snel te negatief.

Ik weet dat aannemers/nieuwbouw i.s.m. Alklima wel kijken naar goede betaalbare oplossingen.
Zij weten ook welke dakopstellingen goed zijn. En zijn aangepast tegen recirculatie. (Anders dan de vroegere factory zero) en eisen ook een inspectieluik.
Dus dit kan best oké zijn! (Afgezien van de niet ideale service)

De regeling past Mitsubishi Alklima master/master uit met boven passieve naregeling.
Dat moet oké werken.
BGG verdeler geen klepjes dus altijd voldoende flow.

Afgezien van de domme knieën, lijkt hier 26mm pex gebruikt te zijn.
Weet zo het vermogen niet maar nieuwbouw tussenwoning is vaak 4kW en dan is dat voldoende.
Dat geeft ook de vele start stops aan, de warmtelast is zeer zeer klein gewoon.


Ik zeg niet dat het goed is, maar je kunt ook niet zomaar concluderen dat het fout is.
Ik zie ook liever 32mm gebogen bochten en 18mm VV slang. Maar het moet allemaal betaald worden, overmaat is er niet meer bij in de nieuwbouw tenzij je daar zelf meer voor betaalt

Je zal met blokken moeten verwarmen in het tussen seizoen. En dan de minimale aanvoer temp Stooklijn vrij hoog zetten.
Dan bv 6-8u 22c -> 19c -> 16-18u -> 22c
Zoiets, je gebruikt je huis en vloer dan als buffer om aan/uit gedrag te verminderen.

Maar dan kan het nog zijn dat je runs krijgt van Max 20-30 minuten

[ Voor 5% gewijzigd door Technician- op 13-10-2025 19:47 ]

@tromphakvoort
Wat ook helpt is die ruimteregeling beter instellen. Hoe staat het nu?
Zie: Andrehj in "Mitsubishi Electric Ecodan Lucht/Water Warmtepompen"

Je zou nu bijv minimum op 25 gr kunnen zetten, max op 35 gr. Mode normal. Interval 60 min. Thermo diff adjust ON met -5 en +5 gr. Hiermee krijg je langere runs. Als je te lange runs en veel overshoot krijgt dan kun je het interval weer wat korter zetten en de thermo diff adjust waarden wat kleiner.

WP: Mitsubishi Electric SUZ-SWM80VA2 + ERSD-VM2D. PV 3330 Wp. Huis 1931, gasloos sinds jan '24.


  • Cookiemonsterrr
  • Registratie: Oktober 2025
  • Laatst online: 22-10 18:58
Hallo Tweakers, ik lees al een aantaljaren mee in dit topic en heb daar al erg veel van geleerd, alleen loop ik nu tegen een probleem aan die ik niet specifiek in het topic kan vinden en vraag hierbij om jullie hulp.

het probleem:
als ik de woning ga verwarmen draaid de buitenunit netjes tussen de 20/36 hz(50% = 46hz max) je ziet hem de hele tijd netjes stapje van 2 hz maken omhoog en naar benden, hij regelt dus gewoon keurig netjes daar is niks over te zeggen. Het probleem is alleen als die de gevraagde TA haalt in dit geval 25gr(13graden buiten temp) dan slaat die de compressor HZ vast op de max, dat is met het 50% vermogenkabeltje 46 hz en regelt niet meer terug. Hierdoor gaat de warmtepomp pendelen en dat is 1x elke 50Min( dit is met TA 25), stel ik de TA in op 26gr dan blijft die netjes doortuffen(4uur lang) op 26.5gr met vastgeslagen hz van 46 maar regelt nooit terug.
mijn vraag nu is dan ook, waarom slaat die opeens vast op 46hz als die de hele tijd netjes staat te regelen, als ik de data terugkijk van februarie 2025 draaide hij netjes 28hz 10\12 uur lang zonder 1x te pendelen ja dit was wel met een buiten tempratuur van +-3 graden. Met WAR doet die precies het zelfde en slaat ook bij de gehaalde ta vast in max hz.

hopelijk weten jullie wat het probleem is en waarom die vastslaat in zijn max hz.

Buitenunit : PUHZ-SW50VKA
binnenunit : ERSD-VM2C
termostaat :FTC6 woonkamer
Vaste TA : 26, 27 bij onder de 5 graden en dan is het huis stabiel 22.5 hele winter
vermogen kabeltje: hij draaid altijd op 50% alleen sww op 75%
sww cop : 3.2 - 48gr opstoken bij 38.5(homeassistant)
Verwamen cop: 4.8
huis isolatie: RC6.2 luchtdicht met wtw
VVW zone regeling(5stappen), alles open of laten regelen geeft geen verschil kwa regeling
thermodiff: +3 -1
regeling : 10min

  • DaWizza
  • Registratie: Augustus 2001
  • Niet online
@Cookiemonsterrr
Hierdoor gaat de warmtepomp pendelen en dat is 1x elke 50Min
Wat bedoel je hiermee? Zoals je het omschrijft is dat geen pendelen maar afslaan.

Heb je ook grafieken die je kunt delen? Dat zegt meestal meer.

SUZ-SWM80VA & ERSD-VM2D, 200L SWW, 5330Wp O 45°, 2870Wp W 45°, 820Wp Z 10°, Zendure 2400AC 8,64kWh thuisbatterij, Fresh-r on the wall compac WTW


  • Cookiemonsterrr
  • Registratie: Oktober 2025
  • Laatst online: 22-10 18:58
@DaWizza

mijn excuses, hij slaat inderdaad af omdat die 1.5gr boven ta word(26.5gr), als die terug zou toeren en niet zou vastslaan in zijn hz zou die netjes door moeten draaien.
hierbij ook gelijk 3 grafieken, zijn er nog andere die je eventueel zou willen hebben?.
Afbeeldingslocatie: https://tweakers.net/i/gJNyvcEwoolfChUkL3LdClHsKMU=/800x/filters:strip_exif()/f/image/XlqUV2tWHuJDhcbz4xE5wzOy.png?f=fotoalbum_large

[ Voor 18% gewijzigd door Cookiemonsterrr op 14-10-2025 10:25 ]


  • xoror
  • Registratie: November 1999
  • Niet online
@Cookiemonsterrr Hij slaat af omdat hij zijn min vermogen niet kwijt kan (in deze omstandigheden), dat zie je meestal idd aan dat hij gedurende een paar min 1 - 1.5c boven ingestelde Ta blijft.

Ik zie dat je mijn software draait, update naar laatste, daar heb je een pendel preventie voor dit scenario.
Dan stel je in hoe lang hij boven de 1.0c draait voor we ingrijpen. Ingrijpen doen we door de Ta +0.5 te doen totdat deze niet meer 1.0c overshoot heeft. Dan zal jouw issue oplossen. Dit werkt helaas alleen in Vaste Ta btw. Je moet je compensation curve iets hoger zetten voor deze temps in het andere geval.

download juiste binary en flash hem via http://esp_ip onderaan de pagina
https://github.com/gekkek...releases/tag/2025-10-12.5

[ Voor 8% gewijzigd door xoror op 14-10-2025 10:35 ]

Eenvoudig + Goedkoop Mitsubishi Warmtepomp uitlezen/besturen met een ESP32


  • Sven1234
  • Registratie: December 2015
  • Laatst online: 21:53
xoror schreef op dinsdag 14 oktober 2025 @ 10:33:
@Cookiemonsterrr Hij slaat af omdat hij zijn min vermogen niet kwijt kan (in deze omstandigheden), dat zie je meestal idd aan dat hij gedurende een paar min 1 - 1.5c boven ingestelde Ta blijft.

Ik zie dat je mijn software draait, update naar laatste, daar heb je een pendel preventie voor dit scenario.
Dan stel je in hoe lang hij boven de 1.0c draait voor we ingrijpen. Ingrijpen doen we door de Ta +0.5 te doen totdat deze niet meer 1.0c overshoot heeft. Dan zal jouw issue oplossen. Dit werkt helaas alleen in Vaste Ta btw. Je moet je compensation curve iets hoger zetten voor deze temps in het andere geval.

download juiste binary en flash hem via http://esp_ip onderaan de pagina
https://github.com/gekkek...releases/tag/2025-10-12.5
De vraag waarom de unit bij @Cookiemonsterrr op een hoge frequentie blijft draaien los je alleen niet op met jouw mooie regeling. @Cookiemonsterrr: heb je toevallig na-regeling die moeilijk doet? Zou je bijvoorbeeld je flow en Tr kunnen laten zien? Even kijken of er een reden is waarom de unit op hogere frequentie door blijft draaien tot hij in zijn overshoot beveiliging schiet. Een andere oplossing kan ook even opnieuw opstarten zijn (WP uit via scherm FTC en dan in de meterkast de groep van de buitenunit uit zetten (niet die van de binnenunit waar alleen de booster heater op zit) en in omgekeerde volgorde weer aan). Een andere optie is om het vermogenskabeltje even uit/op 100% te zetten. Ik merk zomers bij het koelen dat als ik hem op 75% zet ipv 50% hij soms sneller en beter terug moduleert.

WP: Mitsubishi PUHZ-SW75YAA + ERSD-VM2D


  • Cookiemonsterrr
  • Registratie: Oktober 2025
  • Laatst online: 22-10 18:58
@xoror
dankjewel voor de tip!, ik ga hem vanavond zeker even updaten.

@Sven1234
er zit inderdaad een naregeling op maar die staat volopen, alleen de zolder zit dicht ivm thuis batterij die als verwarming werkt. Dat die zijn vermogen niet kwijt kan heb ik een hard hoofd in aangezien de retour niet stijgt.

hierbij ook gelijk de flow, retour, en koelmiddel grafiek.
Afbeeldingslocatie: https://tweakers.net/i/lJQOOitxKW3OV9r5agIpjXVzHTY=/800x/filters:strip_exif()/f/image/NFgxpVqxYQijGAKdQVWaVgVW.png?f=fotoalbum_large

Afbeeldingslocatie: https://tweakers.net/i/n_4BILxVCpYcomsVFvaaUAUMAHU=/800x/filters:strip_exif()/f/image/oCB1auWhGlyPwFib2dQcReck.png?f=fotoalbum_large

in de zomer met koelen sloeg die ook altijd vast op 41 hz, maar als die 1xtje was uitgegaan bleef die netjes rond de 20hz tollen(TA18gr). mijn gevoelt zegt dat het na het instaleren van het vermogen kabeltje is gekomen, daarvoor heb ik het namelijk niet gehad.

[ Voor 3% gewijzigd door Cookiemonsterrr op 14-10-2025 11:44 ]


  • nessio
  • Registratie: December 2018
  • Laatst online: 23:57
@tromphakvoort Ik heb mijn wp ingesteld zoals Sebastiaan meld.
In voor / najaar heb ik ook wat overshoot.
Ik stook dus van 10-16. De rest doet de wtw.
Overigens lijkt mij de suz60 te groot voor jouw tussenwoning ( vloeropp?)

2-1 kap, 200m2, SUZ-SWM60VA+ Open Source ME+wtw


  • michaelvo
  • Registratie: Oktober 2006
  • Laatst online: 21:17
@tromphakvoort

Ik ben even door je posts heen gegaan maar het zijn wel heel veel data en plots ondertussen. Ik heb het geprobeerd samen te vatten:

Status:
- ERST20D-VM2ED met SUZ-SWM60VA
- Mitsubishi thermosstaat in woonkamer
- nieuwbouw tussenwoning met buitenunit in schoorsteen
- 2 verdiepingen vloerverwarming, beneden 6 groepen alles open en boven 6 groepen passief nageregeld (kunnen geen vraag genereren)
- geen buffervat te zien op foto's maar wel 2 waterpompen waarvan er 1tje alleen draait bij niet-SWW
- curve ingesteld op 30/-10 bij 25/15
- pompstand 3 (ongeveer 11 L/min)

Grafieken tot nu toe:
6-okt met verwarmingsstand curve:
- SWW run op booster vanwege rommel ervoor
- stabiele run 2 uur lang met Ta/Tr 27,0/24,5 (compressor 20Hz, minimum vermogen)
- daarna continu pendelgedrag en op een gegeven moment boosterheater die stukken overneemt.
- einde van de plots stabiele run op Ta 32 graden

12-okt met verwarmingsstand ruimte maar lockout regeling ESP
- instellingen ruimteregeling onbekend
- compressor toert in paar minuten op richting 40 Hz en slaat dan vrij snel af
- Ta richting 28 graden, Tr onduidelijk maar vanuit vermogen (4kW) en flow (11 L/min) moet dat ongeveer 23 graden zijn.

13-okt met verwarmingsstand ruimte
- 3 uur lang verwarmen, afwisselend warmtepomp & booster
- om 9.30u en 11.00u loopt er een roze lijn naar 60 graden, lijkt condensatietemp te zijn maar evt ook zone 1 ruimte temp. Allebei einde van een 30 minuten compressor run op 20 Hz
- warmtepomp continu rondom allerlaagste vermogensrange (~3kW)

Belangrijkste observatie:
Compressor start initieel richting 40Hz voordat hij terugmoduleert. Daardoor vaak meteen al pendel gedrag omdat hij warmte niet kwijt kan. Op den duur is hij de weg kwijt en gaat ie uit pure ellende maar op de booster verwarmen.

Openstaande vragen:
1) Waarom stuurt de binnenunit een tweede waterpomp aan?
2) Wat en waarom gaat er richting de 60 graden bij normaal verwarmingsbedrijf?

Plan:
Stabiele regeling zoeken d.m.v. vaste Ta:
1) Verwarmingsmodus vaste Ta (verwarming flow), setpoint 32 graden.
2) Pompsnelheid verwarming naar stand 5
3) Thermostaten bovenverdieping op gewenste waarde zetten (dus niet per se hoog (open) of laag (dicht)). Alleen beneden zou genoeg flow moeten gaan leveren.
4) Na warmtevraag grafieken genereren/delen met de volgende data:
- Status bedrijf
- Verwarmingsbron
- Gekozen werking mode
- Status waterpomp
- Status waterpomp 2
- Compressor
- Aanvoer temp
- Retour temp
- Buiten temp
- Koelmiddel condensatie temp
- Zone 1 flow setpoint waarde
- Compressor frequentie
- Flow waarde

En dan hoop ik dat we (ik in ieder geval) een wat duidelijker beeld gaan krijgen...

WP: ME PUHZ-SW100YAA + EHSC-VM2D + HTWBOI-300 || AC: MHI SRK/C 50 ZS-W + MHI SRK/C 35 ZS-W || PV: 10.4 kWp ZO/ZW + Enphase IQ8+ || MV: Itho Daalderop CVE-S Optima Inside CO2


  • Sven1234
  • Registratie: December 2015
  • Laatst online: 21:53
Cookiemonsterrr schreef op dinsdag 14 oktober 2025 @ 11:42:
@xoror
dankjewel voor de tip!, ik ga hem vanavond zeker even updaten.

@Sven1234
er zit inderdaad een naregeling op maar die staat volopen, alleen de zolder zit dicht ivm thuis batterij die als verwarming werkt. Dat die zijn vermogen niet kwijt kan heb ik een hard hoofd in aangezien de retour niet stijgt.

hierbij ook gelijk de flow, retour, en koelmiddel grafiek.
[Afbeelding]

[Afbeelding]

in de zomer met koelen sloeg die ook altijd vast op 41 hz, maar als die 1xtje was uitgegaan bleef die netjes rond de 20hz tollen(TA18gr). mijn gevoelt zegt dat het na het instaleren van het vermogen kabeltje is gekomen, daarvoor heb ik het namelijk niet gehad.
Er is inderdaad niks geks te zien qua flow en Tr. Ik zou het stekkertje even op 100% zetten en de wp opnieuw opstarten en dan even kijken of je dit gedrag nog steeds krijgt. Is het weg, dan ligt het of aan de reset of het stekkertje. Blijft dit gedrag, dan zou je eventueel nog kunnen kijken of een nieuwe firmware versie helpt.

WP: Mitsubishi PUHZ-SW75YAA + ERSD-VM2D


  • Ruubaan
  • Registratie: Augustus 2011
  • Laatst online: 19:19
Ik ben bezig om Slim Net / SG-Ready op mijn Mitsubishi Ecodan warmtepomp (EHST200-VM2D) te activeren, zodat ik via een Shelly-relais en HomeWizard mijn PV-overschot kan gebruiken voor tapwaterverwarming (en evt. lichte verwarmingsoffset).

Hier alvast een overzicht van wat ik allemaal heb geprobeerd en wat de situatie is:

Systeeminfo
Type: Mitsubishi Ecodan EHST200-VM2D
Regelaar: FTC6
Firmwareversie: v15.00 → uitgelezen via installateursmenu code 190 (resultaat: 1500)
Doel: Shelly → X10 ingang schakelen → Slim Net stand 3 simuleren → PV-boost tapwater

Tot nu toe gedaan
X10 fysiek gelokaliseerd (achter “OUT10” op oranje klemmenstrook) en getest met bruggetje
SW2-1 DIP-switch geactiveerd → volledige koude start uitgevoerd (display met voortgangsbalk).

THW10 → Slim net toewijzen via ‘Aanpassen transistor’ geprobeerd → melding “ongeldig”.
DIP-switch en koude start dubbel gecheckt → correct uitgevoerd.

Op basis hiervan lijkt de firmware en hardware klaar, maar de Slim Net functionaliteit is vermoedelijk via servicetool uitgeschakeld. Daardoor is THW10 niet toewijsbaar in het menu.

Wat ik níet heb gedaan

Geen firmware-update uitgevoerd → v15.00 ondersteunt Slim net al; update zou de functie niet activeren als de servicetool-vlag uit staat.
Geen Modbus of omwegen geprobeerd — ik wil juist de native SG-Ready ingang gebruiken.

Wat ik zelf lees in de Mitsubishi documentatie moet een installateur of Mitsubishi via servicetool/laptop de parameter “Smart Grid enable” aanvinken.

Maar voordat ik dit laat doen, indien dat de oplossing is, wil ik graag eerst jullie blik hierop hebben. Ik heb al door het topic heen gelezen mbt tot SG-ready, maar hier kwam ik ook niet mee verder.

Peugeot E208 GT --- 6400 WP Z —


  • michaelvo
  • Registratie: Oktober 2006
  • Laatst online: 21:17
Ruubaan schreef op dinsdag 14 oktober 2025 @ 15:40:
Maar voordat ik dit laat doen, indien dat de oplossing is, wil ik graag eerst jullie blik hierop hebben. Ik heb al door het topic heen gelezen mbt tot SG-ready, maar hier kwam ik ook niet mee verder.
Ik heb hier ook wel eens naar gekeken maar ik vraag me af wat je er precies mee wilt bereiken en of je dat niet op een veel makkelijkere manier kunt doen.

Tapwater:
SG systeem gaat voornamelijk het SWW water heel vaak naar 60 graden opwarmen. Als je wil dat bij PV overschot je SWW temperatuur omhoog gaat dan kan dat ook makkelijk via HA met Melcloud of ESP integratie.

Verwarming:
Schakeltoestand 3 is ook makkelijk via HA te bereiken, gewoon thermostaat omhoog als de zon schijnt. Voor schakeltoestand 4 is nog een extra sensor nodig na je buffervat als protectie, en verhoogt in feite alleen de temperatuur van je buffervat. Ik denk niet dat je daar heel veel energie in kwijt gaat krijgen.

Info voor de geïnteresseerden: https://alklima.nl/librar...Grid-Ready-aansluiten.pdf

WP: ME PUHZ-SW100YAA + EHSC-VM2D + HTWBOI-300 || AC: MHI SRK/C 50 ZS-W + MHI SRK/C 35 ZS-W || PV: 10.4 kWp ZO/ZW + Enphase IQ8+ || MV: Itho Daalderop CVE-S Optima Inside CO2


  • nessio
  • Registratie: December 2018
  • Laatst online: 23:57
Interessant om te lezen.
Kun je bij auto-adaption die 60 min nog ergens aanpassen? In de controller kun je ergens iets instellen tussen 10-60 min maar is dat iets anders?

2-1 kap, 200m2, SUZ-SWM60VA+ Open Source ME+wtw


  • Cookiemonsterrr
  • Registratie: Oktober 2025
  • Laatst online: 22-10 18:58
@Sven1234

Dankjewel voor de tip, heb net de unit even spanning loos gemaakt en hem op 100% gezet. Alleen het probleem blijft, hij blijft vastslaan 1ne keer op 40 hz en de andere keer op 46hz.

Ik moet zeggen dat die wel netjes met 2hz omhoog gaat en naar beneden als die de ta heeft bereikt, alleen na een tijdje gooit hij er nog even 2 hz bovenop waardoor de aanvoer temp blijft stijgen en de unit weer afslaat.

Ik snap er echt niks van waarom die dat doet.

  • Ruubaan
  • Registratie: Augustus 2011
  • Laatst online: 19:19
michaelvo schreef op dinsdag 14 oktober 2025 @ 16:50:
[...]


Ik heb hier ook wel eens naar gekeken maar ik vraag me af wat je er precies mee wilt bereiken en of je dat niet op een veel makkelijkere manier kunt doen.

Tapwater:
SG systeem gaat voornamelijk het SWW water heel vaak naar 60 graden opwarmen. Als je wil dat bij PV overschot je SWW temperatuur omhoog gaat dan kan dat ook makkelijk via HA met Melcloud of ESP integratie.

Verwarming:
Schakeltoestand 3 is ook makkelijk via HA te bereiken, gewoon thermostaat omhoog als de zon schijnt. Voor schakeltoestand 4 is nog een extra sensor nodig na je buffervat als protectie, en verhoogt in feite alleen de temperatuur van je buffervat. Ik denk niet dat je daar heel veel energie in kwijt gaat krijgen.

Info voor de geïnteresseerden: https://alklima.nl/librar...Grid-Ready-aansluiten.pdf
Het eerste idee was om dit te schakelen op het signaal vanuit de omvormer, aangezien dit eigenlijk gewoon een hele simpele oplossing/lage kosten zou zijn. In dat geval zou de Shelly niet nodig zijn.

Maar toen kwam ik tot de conclusie dat wanneer er een andere grootverbruiker wordt ingezet bijvoorbeeld de elektrische auto, het element natuurlijk niet zou afschakelen.

Peugeot E208 GT --- 6400 WP Z —


  • pascallj
  • Registratie: Mei 2011
  • Laatst online: 23:29
Cookiemonsterrr schreef op dinsdag 14 oktober 2025 @ 19:36:
@Sven1234

Dankjewel voor de tip, heb net de unit even spanning loos gemaakt en hem op 100% gezet. Alleen het probleem blijft, hij blijft vastslaan 1ne keer op 40 hz en de andere keer op 46hz.

Ik moet zeggen dat die wel netjes met 2hz omhoog gaat en naar beneden als die de ta heeft bereikt, alleen na een tijdje gooit hij er nog even 2 hz bovenop waardoor de aanvoer temp blijft stijgen en de unit weer afslaat.

Ik snap er echt niks van waarom die dat doet.
Als ik het goed herinner uit dit topic, kunnen er veel redenen zijn waarom de WP besluit bij een hogere frequentie te draaien. Buitentemperatuur is er 1 van, maar ook andere sensor data van de buitenunit.

Heb je geen data van voorheen met vergelijkbare temperaturen?

Ik weet niet of dit verschil maakt, maar kan je niet kijken bij welke temperatuur hij momenteel het vermogen wel kwijt kan bij deze frequentie en dan langzaam zakken? Dat hij in elk geval even tijd krijgt om te stabiliseren en niet steeds afslaat.

De room auto adapt heeft bijvoorbeeld tijd nodig om zichzelf in te leren, je merkt dat dat een paar dagen duurt. Bij een restart moet dat echter weer opnieuw. Misschien is er op vaste Ta ook wel een soort leerproces wat nu steeds verstoord wordt. Ik zou niet weten waarom, maar ik denk even hardop.

  • Sven1234
  • Registratie: December 2015
  • Laatst online: 21:53
Cookiemonsterrr schreef op dinsdag 14 oktober 2025 @ 19:36:
@Sven1234

Dankjewel voor de tip, heb net de unit even spanning loos gemaakt en hem op 100% gezet. Alleen het probleem blijft, hij blijft vastslaan 1ne keer op 40 hz en de andere keer op 46hz.

Ik moet zeggen dat die wel netjes met 2hz omhoog gaat en naar beneden als die de ta heeft bereikt, alleen na een tijdje gooit hij er nog even 2 hz bovenop waardoor de aanvoer temp blijft stijgen en de unit weer afslaat.

Ik snap er echt niks van waarom die dat doet.
Bijzonder. Zoals @pascallj aangeeft komen sommige frequenties pas vrij bij bepaalde buitentemperaturen, maar dat zie ik voornamelijk bij temperaturen onder de 6 graden en frequenties onder de 36hz. Heb je nog een oude firmware versie, zie mijn vorige post?

In mijn buitenunit zitten 2 leds, die ook foutcodes aan kunnen geven. Misschien even kijken of daar geen foutmelding zit? Neem aan dat je recentelijk geen foutcode op het scherm hebt gehad? Voor de zekerheid kan je ook even het stekkertje los halen, omdat je aangaf dat dit mogelijk rond dezelfde tijd begonnen is toen je dit geplaatst hebt.

Als dit allemaal niks oplevert zou ik toch even contact met je installateur opnemen. In de tussentijd kan je de regeling van @xoror gebruiken om veel start/stops te voorkomen.

Screenshot van mijn led foutcodes uit de service handleiding:
Afbeeldingslocatie: https://tweakers.net/i/uzlUr8XJHL_8wygCVxOG80J8fjk=/x800/filters:strip_icc():strip_exif()/f/image/OPGB2W7u645cnrFJfB0ANmiu.jpg?f=fotoalbum_large

WP: Mitsubishi PUHZ-SW75YAA + ERSD-VM2D

Cookiemonsterrr schreef op dinsdag 14 oktober 2025 @ 19:36:
@Sven1234

Dankjewel voor de tip, heb net de unit even spanning loos gemaakt en hem op 100% gezet. Alleen het probleem blijft, hij blijft vastslaan 1ne keer op 40 hz en de andere keer op 46hz.

Ik moet zeggen dat die wel netjes met 2hz omhoog gaat en naar beneden als die de ta heeft bereikt, alleen na een tijdje gooit hij er nog even 2 hz bovenop waardoor de aanvoer temp blijft stijgen en de unit weer afslaat.

Ik snap er echt niks van waarom die dat doet.
Wat is de gewenste aanvoer temperatuur?

PVOUPUT - 13.400WP - Twente


  • Cookiemonsterrr
  • Registratie: Oktober 2025
  • Laatst online: 22-10 18:58
@pascallj

Ik heb even data terug gekeken uit februarie 2025 met een buitentemp van 13 zoals nu, daar zie ik dat die met 52 hz begint en terug zakt naar 37/38hz en blijft continu draaien zonder uit te gaan.

Als ik hem op 26.5gr zet dan blijft die gewoon draaien op 46hz en word de aanvoer temp niet hoger, als ik de zolder ook openzet kan ik 26gr kwijt alleen dan word het daar wel hartje zomer haha.

Wel zet ik hem uit met esp dus dat het schermpje uitgaat, dat maakt niks uit toch of moet die dan zichzelf weer leren?.

@Sven1234

Ik heb even gekeken en de firmware is v15, ik ben eerlijk gezegt niet echt een fan om iets te flashen want met mijn geluk gaat dat altijd fout.

Eerlijk gezegd heb ik al jaren geen foutcodes gehad maar als er verder niks anders opzit ga ik zoals jij aangeeft even in de buitenunit kijken, en het kabeltje weghalen.

Met de instalateur contact opnemen is niet zo makkelijk, het was een project vanuit de bouw en het is geplaatst door Alklima en die krijg je voor geen mogelijkheid over de vloer.

@Grolsch
Op dit moment ta26
Cookiemonsterrr schreef op dinsdag 14 oktober 2025 @ 21:43:
@pascallj

Ik heb even data terug gekeken uit februarie 2025 met een buitentemp van 13 zoals nu, daar zie ik dat die met 52 hz begint en terug zakt naar 37/38hz en blijft continu draaien zonder uit te gaan.

Als ik hem op 26.5gr zet dan blijft die gewoon draaien op 46hz en word de aanvoer temp niet hoger, als ik de zolder ook openzet kan ik 26gr kwijt alleen dan word het daar wel hartje zomer haha.

Wel zet ik hem uit met esp dus dat het schermpje uitgaat, dat maakt niks uit toch of moet die dan zichzelf weer leren?.

@Sven1234

Ik heb even gekeken en de firmware is v15, ik ben eerlijk gezegt niet echt een fan om iets te flashen want met mijn geluk gaat dat altijd fout.

Eerlijk gezegd heb ik al jaren geen foutcodes gehad maar als er verder niks anders opzit ga ik zoals jij aangeeft even in de buitenunit kijken, en het kabeltje weghalen.

Met de instalateur contact opnemen is niet zo makkelijk, het was een BAM project en het is geplaatst door Alklima en die krijg je voor geen mogelijkheid over de vloer.

@Grolsch
Op dit moment ta26
En bij hogere ta moduleert hij waarschijnlijk wel verder terug, tenminste dat zie ik bij mij. TA26 40hz, ta28 30hz.

Kun je dat eens testen? Het lastige is dat je bij een hogere ta meer afgifte creëert, dus lastig testen :)

PVOUPUT - 13.400WP - Twente

Cookiemonsterrr schreef op dinsdag 14 oktober 2025 @ 21:43:
Wel zet ik hem uit met esp dus dat het schermpje uitgaat, dat maakt niks uit toch of moet die dan zichzelf weer leren?
Jij draait vaste Ta dus dan zou dat niet moeten uitmaken. Alleen de ruimteregeling is zelflerend. Maar als het uitzetten via de ESP een van de verschillen is met vorig jaar, dan zou ik zeggen wat hem eens een week aan staan en kijk wat er gebeurt.

WP: Mitsubishi Electric SUZ-SWM80VA2 + ERSD-VM2D. PV 3330 Wp. Huis 1931, gasloos sinds jan '24.


  • Dsbwouter
  • Registratie: November 2021
  • Laatst online: 22:18
Lijkt toch dat de cop op minimaal vermogen een stuk beter is dan wat in het databook staat voor mijn puz. Bij 12° buiten en 29° aanvoer zou de cop tussen de 4,45 en 5,35 moeten zitten. Draait continue rond de 7. Meting is via sensoren van Mitsubishi dus niet helemaal betrouwbaar maar aangezien de output overeenkomt met het minimale vermogen lijkt me dat het aardig klopt. Afbeeldingslocatie: https://tweakers.net/i/iSntYMyy1KsAJckP2OrPW92FrNk=/x800/filters:strip_icc():strip_exif()/f/image/LPZUlANZFSqxOtTOsfY3KbNK.jpg?f=fotoalbum_large

  • xoror
  • Registratie: November 1999
  • Niet online
@Dsbwouter 16 hz? ik heb 22hz een keer gezien geloof ik hier

Eenvoudig + Goedkoop Mitsubishi Warmtepomp uitlezen/besturen met een ESP32

Pagina: 1 ... 192 ... 199 Laatste

Let op:
Factory zero systeem? Post dan in Problemen met warmtepompsystemen van Factory Zero