Ervaringen met Quatt? Overzicht Laatste deel

Dit topic is onderdeel van een reeks. Ga naar het meest recente topic in deze reeks.

Pagina: 1 ... 68 ... 195 Laatste
Acties:
  • 1.871.080 views

  • jelke1992
  • Registratie: December 2016
  • Laatst online: 09-05 08:41
MacD007 schreef op vrijdag 10 maart 2023 @ 14:38:
[...]


Heel simpel, ik wil alleen aangeven waar de risico's zijn, als je deze wilt nemen voor een laag extra bedrag moet je dat zelf weten. Uit ervaring weet ik dat het soms even niet zo eenvoudig is om aardlekfouten op te sporen, zeker niet voor een leek.
overigens een bestaande groep, weet je de huidige belasting van die groep cq wat zich allemaal op die groep bevind? waarom niet een extra groep erbij? Geen plaats in je meterkast ? Quatt geeft nu zelf ook aan dat het beter is om een eigen groep voor de Quatt te hebben.
Excuus, ik bedoelde op een nieuwe groep onder een bestaande aardlek. Daar zaten nog maar 3 groepen onder dus er kon er nog 1 bij.
Een aardlek fout kan inderdaad lastig te vinden zijn. Maar ik snap niet helemaal waarom die almat van 30-40 euro duurder aan bijdraagt?
Het enige voordeel is dat je een paar knopjes niet om hoeft te zetten wanneer er een probleem voordoet.
Ik heb afgelopen jaar een probleem gehad in de tuin waardoor de aardlek eruit schoot. Ik heb toen de tuingroep uitgezet en de aardlek weer aan en alle andere groepen onder die aardlek deden het daarna nog prima.

  • HBO88
  • Registratie: Februari 2014
  • Laatst online: 22:33
jelke1992 schreef op vrijdag 10 maart 2023 @ 14:54:
[...]


Excuus, ik bedoelde op een nieuwe groep onder een bestaande aardlek. Daar zaten nog maar 3 groepen onder dus er kon er nog 1 bij.
Een aardlek fout kan inderdaad lastig te vinden zijn. Maar ik snap niet helemaal waarom die almat van 30-40 euro duurder aan bijdraagt?
Het enige voordeel is dat je een paar knopjes niet om hoeft te zetten wanneer er een probleem voordoet.
Ik heb afgelopen jaar een probleem gehad in de tuin waardoor de aardlek eruit schoot. Ik heb toen de tuingroep uitgezet en de aardlek weer aan en alle andere groepen onder die aardlek deden het daarna nog prima.
Wat je zegt klopt, zo denk ik ook. Aardlekfouten zijn bijna altijd in de tuin te vinden. Of een defect apparaat, maar dat heb je zo ontdekt.
Overigens is die alamat van siemens in 1module breed geen 30-40 euro, maar bijna 70! dus nog best wel aan de prijs, ik heb dat geld uitgegeven aan een vuilfilter. lijkt me nuttiger :)

  • MacD007
  • Registratie: Augustus 2020
  • Laatst online: 06-06-2025
jelke1992 schreef op vrijdag 10 maart 2023 @ 14:54:
[...]


Excuus, ik bedoelde op een nieuwe groep onder een bestaande aardlek. Daar zaten nog maar 3 groepen onder dus er kon er nog 1 bij.
Een aardlek fout kan inderdaad lastig te vinden zijn. Maar ik snap niet helemaal waarom die almat van 30-40 euro duurder aan bijdraagt?
Het enige voordeel is dat je een paar knopjes niet om hoeft te zetten wanneer er een probleem voordoet.
Ik heb afgelopen jaar een probleem gehad in de tuin waardoor de aardlek eruit schoot. Ik heb toen de tuingroep uitgezet en de aardlek weer aan en alle andere groepen onder die aardlek deden het daarna nog prima.
ga aub even niet uit van wat algemeen verwacht cq gedacht word, zeker wat een leek hiervan denkt, HBO heeft wel gelijk dat op deze locaties veel aardlekfouten ontstaan, echter ik kan uit ervaring spreken dat dat echter niet alleen daar kan gebeuren.
Door een dergelijke alamat schakel ik gewoon alle andere externe foutsituaties uit, daarmee koop ik een stuk zekerheid in, dat doe jij ook door het afsluiten van een brandverzekering, brand in jou huis dat gebeurt toch nooit, echter als het onverwacht toch gebeurt ben je wel blij met die verzekering, het zelfde dus met de alamat, zeker door de realatieve lage kosten is dat mij die zekerheid wel waard, maar iedereen mag daar anders over denken.

Quatt WP 4,5 kW - Atag CV ketel - Honeywell T6 - 23 panelen SolarEdge


  • krizzziz
  • Registratie: December 2001
  • Laatst online: 08:34
Notaname schreef op vrijdag 10 maart 2023 @ 14:15:
[...]


Ik heb de oude wasmachine groep gebruikt. 4 stopcontacten waarvan 2 bezet. Daarbij zit onze wasdroger welke max 1.000 Watt is dus ruimte genoeg. Aangezien we nog een ouderwetse Ferrarismeter hebben zit er tussen het stopcontact en de Quatt stekker een slimme energie stekker. Kan via de app altijd zien of de boel functioneert.
CV ketel en CIC zitten op een andere groep.
Een werkschakelaar heb ik uiteindelijk nagelaten. Als er een monteur werkzaamheden moet uitvoeren ben ik toch thuis en kan hij gewoon de stekker er uit trekken. Of ikzelf.
Ik wilde dit ook doen, mijn droger en Quatt op 1 groep. Maar mijn elektricien gaf aan dat op die 16A groep als er een apparaat van meer dan 2.000w wordt gebruikt, daar geen andere apparaat erbij te doen. En zeker niet een droger die dan nog 1.000w doet ondanks dat de 16a groep tot 3.520w aan verbruik kan oplopen.
Ik weet het niet, maar kleine tip om dit even uit te zoeken om zeker te zijn van je plan.

ehhhh..HOI


  • HBO88
  • Registratie: Februari 2014
  • Laatst online: 22:33
krizzziz schreef op vrijdag 10 maart 2023 @ 15:16:
[...]

Ik wilde dit ook doen, mijn droger en Quatt op 1 groep. Maar mijn elektricien gaf aan dat op die 16A groep als er een apparaat van meer dan 2.000w wordt gebruikt, daar geen andere apparaat erbij te doen. En zeker niet een droger die dan nog 1.000w doet ondanks dat de 16a groep tot 3.520w aan verbruik kan oplopen.
Ik weet het niet, maar kleine tip om dit even uit te zoeken om zeker te zijn van je plan.
@Notaname Bovenstaande klopt, als je de mogelijkheid hebt echt een eigen groep gebruiken (zeker als je een droger erbij zet). Een droger van 1000W lijkt me ook wel aan de lage kant, normaal is dit een stuk hoger.

  • Notaname
  • Registratie: Maart 2010
  • Laatst online: 09-05 13:42
jelke1992 schreef op vrijdag 10 maart 2023 @ 14:54:
[...]


Excuus, ik bedoelde op een nieuwe groep onder een bestaande aardlek. Daar zaten nog maar 3 groepen onder dus er kon er nog 1 bij.
Een aardlek fout kan inderdaad lastig te vinden zijn. Maar ik snap niet helemaal waarom die almat van 30-40 euro duurder aan bijdraagt?
Het enige voordeel is dat je een paar knopjes niet om hoeft te zetten wanneer er een probleem voordoet.
Ik heb afgelopen jaar een probleem gehad in de tuin waardoor de aardlek eruit schoot. Ik heb toen de tuingroep uitgezet en de aardlek weer aan en alle andere groepen onder die aardlek deden het daarna nog prima.
Die sticker kan ik nu niet bekijken. Gewoon een soort sneeuwstorm dus ga het dak niet op. ;)
Ik heb voor de Quatt 2.600Watt over. Hij is sedert een maand nog niet boven de 1.700Watt uit geweest. Nu is het toch al redelijk koud geweest.
En mocht ie er ooit een keer uit ploffen zijn we altijd thuis want de wasdroger staat aan. Of we zijn even weg maar als de WP een uurtje niet brand dan zit er genoeg warmtebuffer in de vloerverwarming om de boel niet te laten bevriezen.
Ik had verleden week (op afstand) wat stoms gedaan waardoor hij inderdaad uit was gegaan. Heb Quatt gebeld mbt welk risico ik kon lopen vanwege de vorst. Dat valt mee want de CV pakt over en pas in het uiterste geval gaat het veiligheidsventiel op de buitenunit open. Heeft de ketel ook geen druk meer dus die stopt dan ook. Het moet echt bar en boos weer zijn wil de boel in huis gaan bevriezen in zo'n korte tijd van afwezigheid.
in ieder ander geval kan een van de kinderen naar ons huis rijden om de boel weer aan te slingeren.

  • HenkRood
  • Registratie: December 2015
  • Laatst online: 09-05 22:50
MacD007 schreef op vrijdag 10 maart 2023 @ 15:14:
[...]


ga aub even niet uit van wat algemeen verwacht cq gedacht word, zeker wat een leek hiervan denkt, HBO heeft wel gelijk dat op deze locaties veel aardlekfouten ontstaan, echter ik kan uit ervaring spreken dat dat echter niet alleen daar kan gebeuren.
Door een dergelijke alamat schakel ik gewoon alle andere externe foutsituaties uit, daarmee koop ik een stuk zekerheid in, dat doe jij ook door het afsluiten van een brandverzekering, brand in jou huis dat gebeurt toch nooit, echter als het onverwacht toch gebeurt ben je wel blij met die verzekering, het zelfde dus met de alamat, zeker door de realatieve lage kosten is dat mij die zekerheid wel waard, maar iedereen mag daar anders over denken.
Is deze degene die jij bedoelt ? [1 Polig + Nul B16 0.03A (standaard voor woonomgevingen)]
Afbeeldingslocatie: https://tweakers.net/i/PA3S540t7Qk9IkwHg3y3H73KK7c=/full-fit-in/4920x3264/filters:max_bytes(3145728):no_upscale():strip_icc():fill(white):strip_exif()/f/image/RofaYS26Vtog1eaUf4v7hXfe.jpg?f=user_large Afbeeldingslocatie: https://tweakers.net/i/R8RYjJhqiYrs8VAyTz_SH1F839M=/x800/filters:strip_icc():strip_exif()/f/image/12aF7lcLD13u2hc4FKpAc7DZ.jpg?f=fotoalbum_large betere foto :)

[ Voor 16% gewijzigd door HenkRood op 10-03-2023 16:16 ]


  • mrdop
  • Registratie: September 2006
  • Laatst online: 10-05 13:09
Slurpgeit schreef op vrijdag 10 maart 2023 @ 12:27:
[...]


Oh, ja het is niet heel lastig hoor. De stappen zijn grofweg:

- Root telefoon
- Installeer Magisk
- Installeer Safetynet-Fix: https://github.com/kdrag0n/safetynet-fix
- Zet Zygisk aan in de Magisk settings
- Reboot
- Installeer Quatt app en log in
- Gebruik root (adb of een root fiile explorer app) om het volgende bestand uit te lezen: /data/data/io.quatt.mobile.android/shared_prefs/com.google.firebase.auth.api.Store.W0RFRkFVTFRd+MToxMDc0NjI4NTUxNDI4OmFuZHJvaWQ6MjBkZGVhZjg1YzNjZmVjMzMzNjY1MQ.xml (naam kan iets anders zijn)

In mijn geval:

- adb shell
- su
- cat /data/data/io.quatt.mobile.android/shared_prefs/com.google.firebase.auth.api.Store.*.xml
Als je eerst de Quatt app installeert en dan pas root, dan omzeil je ook de safetynetfix. De xml staat dan al in de data map!

Ik heb Kingo One-Click root gebruikt op een oude Samsung Galaxy.

  • Notaname
  • Registratie: Maart 2010
  • Laatst online: 09-05 13:42
HBO88 schreef op vrijdag 10 maart 2023 @ 15:20:
[...]

@Notaname Bovenstaande klopt, als je de mogelijkheid hebt echt een eigen groep gebruiken (zeker als je een droger erbij zet). Een droger van 1000W lijkt me ook wel aan de lage kant, normaal is dit een stuk hoger.
Heb het van te voren uit en treure bekeken. Siemens warmtepomp(😂)droger.

  • HBO88
  • Registratie: Februari 2014
  • Laatst online: 22:33
HenkRood schreef op vrijdag 10 maart 2023 @ 15:22:
[...]

Is deze degene die jij bedoelt ?
[Afbeelding]
Dat is de juiste ja, goed gevonden voor een mooie prijs. Ik zag hem bij elektramat voor 68 euro.

  • jelke1992
  • Registratie: December 2016
  • Laatst online: 09-05 08:41
MacD007 schreef op vrijdag 10 maart 2023 @ 15:14:
[...]


ga aub even niet uit van wat algemeen verwacht cq gedacht word, zeker wat een leek hiervan denkt, HBO heeft wel gelijk dat op deze locaties veel aardlekfouten ontstaan, echter ik kan uit ervaring spreken dat dat echter niet alleen daar kan gebeuren.
Door een dergelijke alamat schakel ik gewoon alle andere externe foutsituaties uit, daarmee koop ik een stuk zekerheid in, dat doe jij ook door het afsluiten van een brandverzekering, brand in jou huis dat gebeurt toch nooit, echter als het onverwacht toch gebeurt ben je wel blij met die verzekering, het zelfde dus met de alamat, zeker door de realatieve lage kosten is dat mij die zekerheid wel waard, maar iedereen mag daar anders over denken.
Ik vind de vergelijking met de brandverzekering een beetje uit verhouding. Je doet nu net alsof het zonder de alamat onveilig is. Voor zover ik het nu begrijp is het alleen een stukje gebruikersgemak dat als de quatt een aardlekstoring geeft er geen andere groepen uit vliegen (of vice versa). Ik mag hopen dat dit niet iets is wat gebeurt (en al helemaal niet vaak) dus dat is mijn afweging om het niet te nemen.

  • medu80
  • Registratie: Augustus 2004
  • Laatst online: 10-05 21:18
HBO88 schreef op vrijdag 10 maart 2023 @ 15:20:
[...]

@Notaname Bovenstaande klopt, als je de mogelijkheid hebt echt een eigen groep gebruiken (zeker als je een droger erbij zet). Een droger van 1000W lijkt me ook wel aan de lage kant, normaal is dit een stuk hoger.
Hoezo, mijn wasdroger komt niet hoger als 750 watt. Ik heb de Quatt ook samen met de droger. Hoe groot is de kans dat je Quatt en warmtepompdroger tegelijk op maximaal draaien? Mijn Quatt die haalt maximaal rond de 1700watt. Komt mijn drogertje erbij 750 is samen 2500. Al zou er één van die twee pieken, dan nog kom ik niet op die 3500watt, tevens ze kunnen wel wat hebben hoor. Kortstondig een hogere piekje gaan ze niet direct van afslaan, tenminste hier niet.

Valt me ook op dat de Quatt opeens niet meer reageert op het opslaan knopje in de app. Voorheen herstarte de Quatt. Gebeurt niet meer, ook is de werking anders. Temperatuur is 19.96 doel is 20.0 maar nog immer heb ik CV aan en Quatt op 100%.

Vraag me af wat ze nu weer aan het experimenteren zijn?

[ Voor 49% gewijzigd door medu80 op 10-03-2023 15:44 ]


  • Gerardwaz
  • Registratie: Oktober 2020
  • Laatst online: 22:42
Afbeeldingslocatie: https://tweakers.net/i/C5xFDKMom5Wj4GqlBUKFiHKGFrA=/800x/filters:strip_icc():strip_exif()/f/image/fYENyJQ7RMHsoJUmSwtR2i5d.jpg?f=fotoalbum_large

N.H. twee onder een kap aan de kust bj 1928. Quatt Duo,14 radiatoren waarvan 3 in de garage, 1 convectorput en vloerverwarming begane grond. Alles draait volledig mee. Intergas Xtreme 36 en Tado v3+. Zonnepanelen 3850 wp SolarEdge.


  • MacD007
  • Registratie: Augustus 2020
  • Laatst online: 06-06-2025
HenkRood schreef op vrijdag 10 maart 2023 @ 15:22:
[...]

Is deze degene die jij bedoelt ? [1 Polig + Nul B16 0.03A (standaard voor woonomgevingen)]
[Afbeelding]
ja, volgens mij wel, een beetje slechte foto kon het type niet exact goed lezen, ook een goede prijs.

Quatt WP 4,5 kW - Atag CV ketel - Honeywell T6 - 23 panelen SolarEdge


  • MacD007
  • Registratie: Augustus 2020
  • Laatst online: 06-06-2025
jelke1992 schreef op vrijdag 10 maart 2023 @ 15:37:
[...]


Ik vind de vergelijking met de brandverzekering een beetje uit verhouding. Je doet nu net alsof het zonder de alamat onveilig is. Voor zover ik het nu begrijp is het alleen een stukje gebruikersgemak dat als de quatt een aardlekstoring geeft er geen andere groepen uit vliegen (of vice versa). Ik mag hopen dat dit niet iets is wat gebeurt (en al helemaal niet vaak) dus dat is mijn afweging om het niet te nemen.
zoals ik al zei, dat is helemaal je eigen afweging, overigens vind ik een prima om dit met een brandverzekering te vergelijken, heb je al eens gekeken wat je je kans op een woningsbrand is en wat je geduurende je leven aan een brandverzekering betaald? moet je toch maar eens doen, zul je waarschijnlijk schrikken, maar toch doen we het (vind ik overigens zelf erg verstandig (kom uit dat vak, dus ik weet waarover ik praat)).

net als zo veel in het leven is alles een risicoafweging, je weet pas achteraf dat je het mogelijk anders had moeten doen, daarom ook de tip, meer is het niet.

Quatt WP 4,5 kW - Atag CV ketel - Honeywell T6 - 23 panelen SolarEdge


  • HBO88
  • Registratie: Februari 2014
  • Laatst online: 22:33
MacD007 schreef op vrijdag 10 maart 2023 @ 15:46:
[...]


ja, volgens mij wel, een beetje slechte foto kon het type niet exact goed lezen, ook een goede prijs.
Ik zou ook nooit afgaan op een foto, maar op het typenummer dat op hun site staat. zelfs met een mooie link naar de siemens site.

  • Toby-Wan
  • Registratie: Augustus 2018
  • Laatst online: 09:52
Let bij HW op dat ze deze grafieken middelen over het vebruik per 5 minuten, dus is niet representatief om pieken te spotten.
Daarnaast kunnen met name wasmachines aanloopstromen hebben van toch wel 2x hun nominale vermogen.

WP: Quatt Mono (v1) + 3kW BUH (DIY), SWW: E-boiler 250L, gasloos okt'25, PV: 6040 Wp ZW/NO (SE3000H, Enphase IQ8, APsystems), 1x HW PIB 2.7 kWh


  • MacD007
  • Registratie: Augustus 2020
  • Laatst online: 06-06-2025
Toby-Wan schreef op vrijdag 10 maart 2023 @ 15:59:
[...]

Let bij HW op dat ze deze grafieken middelen over het vebruik per 5 minuten, dus is niet representatief om pieken te spotten.
Daarnaast kunnen met name wasmachines aanloopstromen hebben van toch wel 2x hun nominale vermogen.
Bedankt, dat bedoelde ik ook met info cq hoe een leek daarna kijk, en dan verbaast is dat de zekering er toch uit vliegt. shit in -> shit out

Quatt WP 4,5 kW - Atag CV ketel - Honeywell T6 - 23 panelen SolarEdge


  • Viper085
  • Registratie: April 2008
  • Laatst online: 10-05 21:26
Rolferik schreef op vrijdag 10 maart 2023 @ 13:12:
Hoi allemaal,

Mijn installatie is dus vorige week geweest en ik ben tot nu toe zeer tevreden. De installateurs zijn zeer kundig, en je kunt goed met ze overleggen.

Wat mij nu wel opvalt is dat de waterdruk op 2.1 blijft. Ik heb een automatisch vulsysteem, misschien dat het daar mee te maken heeft. Maar de druk is dus continu tussen de 1.8 en 2.2

Hebben anderen deze ervaring ook? Komt dit door de warmtepomp? Of heb ik wellicht te weinig radiatoren open? Ik hoor/lees graag hierover. Zelf kon ik niks vinden met de zoekfunctie.

Groet,
Heb ik ook. Zodra de warmtepomp start gaat de waterdruk in de CV ketel ongeveer 0,4 bar omhoog.

EV 57,5 kWh | Marstek Venus A 6,36 kWh | Homewizard P1 | 5 kWp solar | HomeAssistant | Quatt 4,5 kW


  • Bennobang
  • Registratie: Februari 2023
  • Laatst online: 28-06-2025
MacD007 schreef op vrijdag 10 maart 2023 @ 14:48:
[...]


met die 1000W zit je met de Quatt erbij net aan de limiet (even ervan uitgaand dat beide aan staan), het zal vermoedelijk wel werken, maar sta niet verbaast als op enig moment je stop er uitvliegt, kijk maar eens op apparaat sticker van de Quatt wat deze maximaal kan trekken.
Welke apparaat sticker? Waar vinden we die?

NH 180m2 vrijstaand buitengebied. Alles goed geïsoleerd HR++ veel op zuid. 120m2 vvw in woonkamer/keuken + 2xT22 radiator 2.5x0,5 zonder fans Verlies Quatt ingesteld op 7kW. Intergas 28/24 2009 voorheen gas ca 750m3. 9600Wp PV Geen cv denker en snap WP


  • HenkRood
  • Registratie: December 2015
  • Laatst online: 09-05 22:50
Bennobang schreef op vrijdag 10 maart 2023 @ 16:34:
[...]


Welke apparaat sticker? Waar vinden we die?
toevallig opgeslagen
Afbeeldingslocatie: https://tweakers.net/i/lh6QPv4RDBt2-CyxKpgLH5rr-FU=/full-fit-in/4920x3264/filters:max_bytes(3145728):no_upscale():fill(white):strip_exif()/f/image/tHhGdj317tdPODuOCrBOiu9q.webp?f=user_large
Afbeeldingslocatie: https://tweakers.net/i/1vTW6etiMFrX9M1Ce5HSZEmDQDc=/x800/filters:strip_icc():strip_exif()/f/image/YmNEBNZh0m6KdSrQpYWVjg2v.jpg?f=fotoalbum_large

[ Voor 32% gewijzigd door HenkRood op 10-03-2023 16:41 ]


  • Bennobang
  • Registratie: Februari 2023
  • Laatst online: 28-06-2025

NH 180m2 vrijstaand buitengebied. Alles goed geïsoleerd HR++ veel op zuid. 120m2 vvw in woonkamer/keuken + 2xT22 radiator 2.5x0,5 zonder fans Verlies Quatt ingesteld op 7kW. Intergas 28/24 2009 voorheen gas ca 750m3. 9600Wp PV Geen cv denker en snap WP


  • MacD007
  • Registratie: Augustus 2020
  • Laatst online: 06-06-2025
nieuws uit de hoek van Quatt: de warmtepompen maken meer lawaai, de 4,5 kW versie staat nu op 55 dB, was eerst 54 dB en de 8 kW staat nu op 58 dB geluidsvermogen.

https://support.quatt.io/...uid-maakt-de-quatt-hybrid

elke keer weer een stukje meer, ik wacht nog steeds wameer ze de verplichte ErP energielabel presenteeren.

Quatt WP 4,5 kW - Atag CV ketel - Honeywell T6 - 23 panelen SolarEdge


  • MacD007
  • Registratie: Augustus 2020
  • Laatst online: 06-06-2025
Juist, die waar normaal geen hond naar kijkt. echter omdat er geen verdere technische informatie (zelfs op hun site niet) word getoond is dat wel een informatiebron, hoe klein en beperkt deze ook is.

Quatt WP 4,5 kW - Atag CV ketel - Honeywell T6 - 23 panelen SolarEdge


  • MacD007
  • Registratie: Augustus 2020
  • Laatst online: 06-06-2025
HenkRood schreef op vrijdag 10 maart 2023 @ 11:15:
[...]

Dank voor je bericht. Jouw adviezen en meningen zijn mij al bekend, want ik volg dit forum én jou al een langere periode. ;) en dat helpt om een brede informatie te verkrijgen over het onderwerp en de samenhangende installatie eisen.
Voor wat betreft hangen en staan moet ik gewoon een knoop doorhakken; kies momenteel voor staan!
Met name het onderhoudsaspect / bereikbaarheid (achter het huis, aan/tegen de garage; weg van de slaapkamer(s)), geeft alle mogelijkheden. van buren heb ik geen last, want dat is in ons (buiten)gebied ver van elkaar!
Het huis heeft alleen radiatoren; in de kamer 3x type 22; keuken 1x type 33, bijkeuken, hal 1x type 22; slaapkamer(s) 2x type 20. ketel: ingesteld temperatuur dit (afgelopen) jaar van oorspronkelijk 70gr >60gr> naar 50 gr max. en comfortinstellingen allemaal uit! Gaf in 2022 een besparing van 800m3 (2.400 naar1.600m3) kamertemp. vroeger [dag=19gr/avond 20-21gr en geen trui aan] nu [dag=17gr/avond 19gr met trui aan] _/-\o_ (een beetje spartaans ;) maar wel te doen, went ook wel! Hangt ook van de windrichting af, want we wonen heel erg buiten; kijken in noordoostelijke richting wel 2,5 km weg over weilanden)
Als ik de radiatortemperatuur (kamer) overdag meet is het in 35gr/uit 25gr; avond 45/33gr. dus een [QUATT *2] moet het wel kunnen doen.

[Afbeelding]

[Afbeelding]
[bedankt vd tip] ✔️
[Afbeelding]
mijn advies: gewoon mooi op de grond plaatsen, afwatering via de regenpijp (bij de waterton) aan de linker kant. Wel iets meer afstand tot de muur houden en ik zou kijken voor goede bigfoot's (de standaard versie van quatt vind ik persoonlijk niet zo goed, kies versies die van hard rubber gemaakt zijn en gebruik goede dempers op deze bigfoot's, deze kosten niet veel (voor 10 euro heb je al 4 stuks)
Afbeeldingslocatie: https://tweakers.net/i/MIph4pdBQ3MuDJtRUbtulO8s-cw=/full-fit-in/4920x3264/filters:max_bytes(3145728):no_upscale():strip_icc():fill(white):strip_exif()/f/image/I6H5FTm7stemAIdhry1SFkGh.jpg?f=user_large

de bigfoot kosten circa 50 euro.
https://www.airco-webwink...-bigfoots-60cm-origineel/
Afbeeldingslocatie: https://tweakers.net/i/BSu-wcsTppZDfcsUHqPBtx7WZ64=/full-fit-in/4920x3264/filters:max_bytes(3145728):no_upscale():strip_icc():fill(white):strip_exif()/f/image/wWtOKN7yD4XtUfV2yBjbb2WE.jpg?f=user_large

Quatt WP 4,5 kW - Atag CV ketel - Honeywell T6 - 23 panelen SolarEdge


  • medu80
  • Registratie: Augustus 2004
  • Laatst online: 10-05 21:18
@MacD007 op die apparaat sticker zie je het verbruik niet. Of kijk ik er overheen?

  • marleybob
  • Registratie: Februari 2012
  • Laatst online: 23-08-2025
krizzziz schreef op vrijdag 24 februari 2023 @ 21:25:
Net de Spirotech Luchtafscheider en vuilafscheider binnen gekregen. Wat een apparaat qua grootte, niet verwacht.
Zie foto met een Spa flesje voor schaal.
[Afbeelding]
Welke type van Spirotech heb je voor gekozen? @krizzziz

  • HBO88
  • Registratie: Februari 2014
  • Laatst online: 22:33
medu80 schreef op vrijdag 10 maart 2023 @ 17:38:
@MacD007 op die apparaat sticker zie je het verbruik niet. Of kijk ik er overheen?
Rated current 8A. Zo'n 1800W vermogen dus ( geen verbruik).

  • MacD007
  • Registratie: Augustus 2020
  • Laatst online: 06-06-2025
HBO88 schreef op vrijdag 10 maart 2023 @ 18:09:
[...]

Rated current 8A. Zo'n 1800W vermogen dus ( geen verbruik).
sorry, je moet kijken naar de max, dat is dus 10A, dat is dus 2300W max, ik had ergens ook iets van max. 2600W gelezen, kon het echter niet zo snel terugvinden.

Quatt WP 4,5 kW - Atag CV ketel - Honeywell T6 - 23 panelen SolarEdge


  • HBO88
  • Registratie: Februari 2014
  • Laatst online: 22:33
MacD007 schreef op vrijdag 10 maart 2023 @ 18:10:
[...]


sorry, je moet kijken naar de max, dat is dus 10A, dat is dus 2300W max, ik had ergens ook iets van max. 2600W gelezen, kon het echter niet zo snel terugvinden.
Ja, maar dat staat er niet dat het 10A is. De minimale breaker is 10A staat er, daar kun je niet direct van zeggen dat dat ook de max is.

Overigens wacht ik nog op de manual. Daar staat zulke info ook in.
Daar waren ze mee bezig en na ondertussen een aantal honderd installaties lijkt het me wel eens tijd dat ze dit gaan opleveren.

[ Voor 19% gewijzigd door HBO88 op 10-03-2023 18:18 ]


  • MacD007
  • Registratie: Augustus 2020
  • Laatst online: 06-06-2025
HBO88 schreef op vrijdag 10 maart 2023 @ 18:13:
[...]

Ja, maar dat staat er niet dat het 10A is. De minimale breaker is 10A staat er, daar kun je niet direct van zeggen dat dat ook de max is.

Overigens wacht ik nog op de manual. Daar staat zulke info ook in.
Daar waren ze mee bezig en na ondertussen een aantal honderd installaties lijkt het me wel eens tijd dat ze dit gaan opleveren.
mee eens, maar het zou ook betekenen dat 10A ook de max is wat het zou kunnen. Ik ben benieuwd wat ze zijn gewoon daarmee veel te laat. Ook de overige wettelijke documenten zijn er nog niet. word wel zo langzaam tijd ervoor.

Quatt WP 4,5 kW - Atag CV ketel - Honeywell T6 - 23 panelen SolarEdge


  • HenkRood
  • Registratie: December 2015
  • Laatst online: 09-05 22:50
HBO88 schreef op vrijdag 10 maart 2023 @ 18:13:
[...]

Ja, maar dat staat er niet dat het 10A is. De minimale breaker is 10A staat er, daar kun je niet direct van zeggen dat dat ook de max is.

Overigens wacht ik nog op de manual. Daar staat zulke info ook in.
Daar waren ze mee bezig en na ondertussen een aantal honderd installaties lijkt het me wel eens tijd dat ze dit gaan opleveren.
Nog een foto van gegevens:
Afbeeldingslocatie: https://tweakers.net/i/pKdjJ1xNNHieYxGE_eJrCnr7K9M=/x800/filters:strip_icc():strip_exif()/f/image/vp4A59LGMH0Oztkoiyke2z2V.jpg?f=fotoalbum_large

  • geerttttt
  • Registratie: Oktober 2006
  • Laatst online: 06-05 10:31

geerttttt

Manisch positief

Topicstarter
Mooi ook "Minimun breaker size" :+

Oost west, 127.0.0.1 best!


  • Slurpgeit
  • Registratie: November 2003
  • Laatst online: 10-05 21:15
Bij mij zit de Quatt ook op dezelfde groep als een warmtepompdroger. Draait al sinds installatie (januari) probleemloos. Hebben ook al veelvuldig tegelijk aangestaan

  • krizzziz
  • Registratie: December 2001
  • Laatst online: 08:34
marleybob schreef op vrijdag 10 maart 2023 @ 17:45:
[...]


Welke type van Spirotech heb je voor gekozen? @krizzziz
MB3 22mm (luchtafscheider & vuilafscheider)

ehhhh..HOI


  • Samsam
  • Registratie: December 2022
  • Laatst online: 25-01 20:52
Slurpgeit schreef op vrijdag 10 maart 2023 @ 20:09:
Bij mij zit de Quatt ook op dezelfde groep als een warmtepompdroger. Draait al sinds installatie (januari) probleemloos. Hebben ook al veelvuldig tegelijk aangestaan
Volgens huidige voorschriften moet ieder apparaat dat meer dan 2000W gebruikt, op een eigen aparte groep. Een verzekeraar kan dat aangrijpen om moeilijk te doen over vergoeding.

  • MacD007
  • Registratie: Augustus 2020
  • Laatst online: 06-06-2025
Samsam schreef op vrijdag 10 maart 2023 @ 22:32:
[...]


Volgens huidige voorschriften moet ieder apparaat dat meer dan 2000W gebruikt, op een eigen aparte groep. Een verzekeraar kan dat aangrijpen om moeilijk te doen over vergoeding.
Dank je, dat is ook van de redenen omdat ik aangeef dat de quatt een eigen groep hoort te hebben, als je dan ook nog een dergelijk apparaat aansluit, dan maar hopen dat je een goede verzekering hebt, met een beetje pech betalen die dan ook niet uit, twee keer pech.
Kijk je hebt een mooie deal gemaakt met je quatt, dan kan ook wel er een beetje geld voor een veilige installatie vanaf toch. Een paar biertjes minder en je bent er al.

Quatt WP 4,5 kW - Atag CV ketel - Honeywell T6 - 23 panelen SolarEdge


  • cptingreenfield
  • Registratie: Juli 2018
  • Laatst online: 22:41
MacD007 schreef op vrijdag 10 maart 2023 @ 16:49:
nieuws uit de hoek van Quatt: de warmtepompen maken meer lawaai, de 4,5 kW versie staat nu op 55 dB, was eerst 54 dB en de 8 kW staat nu op 58 dB geluidsvermogen.

https://support.quatt.io/...uid-maakt-de-quatt-hybrid

elke keer weer een stukje meer, ik wacht nog steeds wameer ze de verplichte ErP energielabel presenteeren.
Dat plaatste je op 25 oktober ook al? En dit stond ook in de nieuwsbrief van oktober.

  • bbbrumbrum
  • Registratie: November 2003
  • Niet online
Samsam schreef op vrijdag 10 maart 2023 @ 22:32:
[...]


Volgens huidige voorschriften moet ieder apparaat dat meer dan 2000W gebruikt, op een eigen aparte groep. Een verzekeraar kan dat aangrijpen om moeilijk te doen over vergoeding.
Is dat niet vervallen?

En daarnaast, is de aansluitwaarde van Quatt >2kW? De WPD iig niet.

En beetje bangmakerij om niets, zolang je maar niet beide apparaten op 1 WCD combineert, de bekabeling en automaat hebben nl geen moeite met 2800W (~12A) continue.

[ Voor 17% gewijzigd door bbbrumbrum op 11-03-2023 00:03 ]


  • MacD007
  • Registratie: Augustus 2020
  • Laatst online: 06-06-2025
cptingreenfield schreef op vrijdag 10 maart 2023 @ 23:59:
[...]


Dat plaatste je op 25 oktober ook al? En dit stond ook in de nieuwsbrief van oktober.
Het kan zijn dat ik me vergis, dan sorry, maar was deze niet eerst 54 dB ?

Quatt WP 4,5 kW - Atag CV ketel - Honeywell T6 - 23 panelen SolarEdge


  • Slurpgeit
  • Registratie: November 2003
  • Laatst online: 10-05 21:15
Samsam schreef op vrijdag 10 maart 2023 @ 22:32:
[...]


Volgens huidige voorschriften moet ieder apparaat dat meer dan 2000W gebruikt, op een eigen aparte groep. Een verzekeraar kan dat aangrijpen om moeilijk te doen over vergoeding.
Quatt komt bij mij niet eens in de buurt van 2kW:

Afbeeldingslocatie: https://tweakers.net/i/QiBCgbuTzZX6GIlo4FIaqu3NtfQ=/800x/filters:strip_exif()/f/image/TvuHMTuG8fyUZ0cLV3Tmk79k.png?f=fotoalbum_large

Overigens zie ik dat verhaal van 2kW nergens staan. Het enige wat er op lijkt staat in 510.4.2 van NEN1010:2020*:
510.4.2 De installatie moet zijn verdeeld in voldoende eindgroepen om gelijktijdig gebruik van te voorziene apparatuur mogelijk te maken. Waar nodig moet voor specifieke apparaten met een hoge aansluitwaarde worden voorzien in afzonderlijke eindgroepen.
OPMERKING Vooral (keuken)toestellen met een verwarmingsfunctie kunnen een hoge aansluitwaarde hebben waardoor in bepaalde ruimten aparte eindgroepen en/of meerdere eindgroepen met contactdozen voor algemeen gebruik nodig zijn.
510.4.3 Rekening houdend met 510.4.1 en 510.4.2, moet voor de aanleg van de installatie de omvang van de installatie worden afgestemd met de opdrachtgever en (indien mogelijk) met de (toekomstige) eigenaar/gebruiker van de installatie.
Met de huidige verbruiken kunnen de apparaten gelijktijdig gebruikt worden dus dat lijkt mij gewoon te voldoen. Daarnaast kan ik nergens de volledige NEN1010 bekijken zonder te betalen dus is het voor mij als consument ook onmogelijk om daar goed kennis van te nemen.

* https://www.werkenmetnen1...ct%5D=&advanced%5Bnot%5D=

[ Voor 47% gewijzigd door Slurpgeit op 11-03-2023 07:55 ]


  • HBO88
  • Registratie: Februari 2014
  • Laatst online: 22:33
Hier nu 2130W op dit moment. Het is -2 buiten en de Quatt werkt nog zonder de cv.

Het valt me op dat nu de temperatuur verhoogd is. Aanvoer was continu 35 graden, maar nu is het 45 graden.
Dit heb ik een paar keer gezien, het lijkt als het buiten onder 0 is de aanvoer temperatuur verhoogd wordt.

  • olafmol
  • Registratie: April 2002
  • Laatst online: 10:05
HBO88 schreef op zaterdag 11 maart 2023 @ 08:07:
Hier nu 2130W op dit moment. Het is -2 buiten en de Quatt werkt nog zonder de cv.

Het valt me op dat nu de temperatuur verhoogd is. Aanvoer was continu 35 graden, maar nu is het 45 graden.
Dit heb ik een paar keer gezien, het lijkt als het buiten onder 0 is de aanvoer temperatuur verhoogd wordt.
Dat is (ws) de ingebakken stookcurve van de CiC. Is die al ergens gedocumenteerd door Quatt?

  • cptingreenfield
  • Registratie: Juli 2018
  • Laatst online: 22:41
MacD007 schreef op zaterdag 11 maart 2023 @ 01:26:
[...]


Het kan zijn dat ik me vergis, dan sorry, maar was deze niet eerst 54 dB ?
Dat klopt, het was zelfs 52DB helemaal aan het begin. Maar sinds oktober is al bekend dat het 55 DB is ;)

  • cptingreenfield
  • Registratie: Juli 2018
  • Laatst online: 22:41
MacD007 schreef op dinsdag 25 oktober 2022 @ 20:41:
[...]


https://support.quatt.io/...-van-een-quatt-warmtepomp

[Afbeelding]

zag nu ook dat de geluidswaarden weer zijn gewijzigd, nu is de 4 kw 55 dB en de 8 kW nu 58 dB. beide een verhoging van 1 dB.
En dat had je zelf ook al geconstateerd O-)

  • Bennobang
  • Registratie: Februari 2023
  • Laatst online: 28-06-2025
HBO88 schreef op zaterdag 11 maart 2023 @ 08:07:
Hier nu 2130W op dit moment. Het is -2 buiten en de Quatt werkt nog zonder de cv.

Het valt me op dat nu de temperatuur verhoogd is. Aanvoer was continu 35 graden, maar nu is het 45 graden.
Dit heb ik een paar keer gezien, het lijkt als het buiten onder 0 is de aanvoer temperatuur verhoogd wordt.
Ik ben jaloers. Als de Quatt aanslaat gaat de piek van mijn gasverbruik paralel continu mee. Nu net zoveel gasverbruik en extra stroom. Het begon vorige week donderdag goed maar is nu helaas niet best

NH 180m2 vrijstaand buitengebied. Alles goed geïsoleerd HR++ veel op zuid. 120m2 vvw in woonkamer/keuken + 2xT22 radiator 2.5x0,5 zonder fans Verlies Quatt ingesteld op 7kW. Intergas 28/24 2009 voorheen gas ca 750m3. 9600Wp PV Geen cv denker en snap WP


  • onlinaius
  • Registratie: Mei 2010
  • Laatst online: 23:55
MacD007 schreef op vrijdag 10 maart 2023 @ 14:38:
[...]


Heel simpel, ik wil alleen aangeven waar de risico's zijn, als je deze wilt nemen voor een laag extra bedrag moet je dat zelf weten. Uit ervaring weet ik dat het soms even niet zo eenvoudig is om aardlekfouten op te sporen, zeker niet voor een leek.
Dan is de installatiemethode van Quatt met een losse stekker wel weer handig.

(Goede kwaliteit) verlengkabel er naar toe van een groep die nog wel werkt, en je hebt een tijdelijke oplossing tot je de aardlek kunt vinden.

Mid-Limb, 2-ond-1-kap, 1965, 133m2, 12 ZP 4800wp + 4200wp GoodWe, 67m2 VVW, etage: 4 rad + 7 m2 VVW, 1 Quatt, Mits Heavy 5KW + 3.5KW, Toon 1, elec koken, CV uit, VVW mengt niet, 'oud' dubbel glas, isolatie RD 1.5 - 2.5, Venus A 6 KWh+2400WP


  • krizzziz
  • Registratie: December 2001
  • Laatst online: 08:34
Slurpgeit schreef op vrijdag 10 maart 2023 @ 12:27:
[...]


Oh, ja het is niet heel lastig hoor. De stappen zijn grofweg:

- Root telefoon
- Installeer Magisk
- Installeer Safetynet-Fix: https://github.com/kdrag0n/safetynet-fix
- Zet Zygisk aan in de Magisk settings
- Reboot
- Installeer Quatt app en log in
- Gebruik root (adb of een root fiile explorer app) om het volgende bestand uit te lezen: /data/data/io.quatt.mobile.android/shared_prefs/com.google.firebase.auth.api.Store.W0RFRkFVTFRd+MToxMDc0NjI4NTUxNDI4OmFuZHJvaWQ6MjBkZGVhZjg1YzNjZmVjMzMzNjY1MQ.xml (naam kan iets anders zijn)

In mijn geval:

- adb shell
- su
- cat /data/data/io.quatt.mobile.android/shared_prefs/com.google.firebase.auth.api.Store.*.xml
Dank voor de beschrijving, maar ik heb al
Issues om mijn Android tablet te rooten 😂😂.
Kunnen we niet een geroote Android telefoon met alles erop rond laten gaan langs alle Quatt eigenaren.
Zou zoooooooooo graag alles in HA willen hebben.

ehhhh..HOI


  • onlinaius
  • Registratie: Mei 2010
  • Laatst online: 23:55
MacD007 schreef op vrijdag 10 maart 2023 @ 22:47:
Kijk je hebt een mooie deal gemaakt met je quatt, dan kan ook wel er een beetje geld voor een veilige installatie vanaf toch. Een paar biertjes minder en je bent er al.
Je doet er wel erg makkelijk over. Ik zou geen enkele moeite hebben met het plaatsen van een alamat in de meterkast. Daarmee ben ik er echter nog niet. Ten eerste heb ik geen moeite met wat knutselen met elektriciteitskabels, maar de groepenkast en alles wat daarvoor zit blijf ik vanaf, ik heb weinig trek in brand omdat er in die groepenkast iets net te dicht tegen elkaar aan zit. Ik heb dus ook een elektricien nodig.

Daarnaast heeft de vorige eigenaar niet de vooruitziende blik gehad om naar iedere denkbare plek in de woning extra kabels te trekken of toegankelijke buizen voor kabels.

Om met een nieuwe kabel op het aansluitpunt van de Quatt te komen moet ik een grondkabel van een meter of 15 aanschaffen, naar buiten laten boren vanuit de meterkast, zonder daarbij bestaande kabels te raken, de stenen uit de oprijlaan tegen de muur van de woning halen, een geultje graven, de kabel er in, de kabel langs de muur van de woning omhoog brengen, incl afwerking, of kiezen voor een paar meter langere kabel en bij de regenpijp omhoog.
Dat kost de prijs van de alamat + electricien + de boring + 15 - 20 meter grondkabel + minimaal een dag van mijn tijd.

Veel mensen komen toch terecht in een bestaande situatie, met de bijbehorende limitaties, en daar maak je dan het beste van. Ik heb wel in bijna elke ruimte in de woning (ongebruikte) coax liggen, maar daar zal ik die alamat maar niet op aansluiten ;)

Ik begrijp ook niet dat men er zelfs in nieuwe woningen nog steeds niet voor kiest om enkele makkelijk te openen goten aan te brengen voor nieuw kabelwerk, maar zelfs in nieuwbouw denkt men vaak nog steeds niet na over toekomstige upgrades in de woning.

Ik verbaas me er ook over dat men in een jaren 90 woning niet heeft bedacht dat het misschien niet zou ophouden bij telefoonkabel, maar als je vandaag de dag niet nadenkt over upgrades in elektriciteit, internetkabel, eventueel misschien glasvezel in de woning etc dan ben je naar mijn mening echt een stumper van een aannemer.

[ Voor 3% gewijzigd door onlinaius op 11-03-2023 09:59 ]

Mid-Limb, 2-ond-1-kap, 1965, 133m2, 12 ZP 4800wp + 4200wp GoodWe, 67m2 VVW, etage: 4 rad + 7 m2 VVW, 1 Quatt, Mits Heavy 5KW + 3.5KW, Toon 1, elec koken, CV uit, VVW mengt niet, 'oud' dubbel glas, isolatie RD 1.5 - 2.5, Venus A 6 KWh+2400WP


  • Notaname
  • Registratie: Maart 2010
  • Laatst online: 09-05 13:42
bbbrumbrum schreef op zaterdag 11 maart 2023 @ 00:00:
[...]

Is dat niet vervallen?

En daarnaast, is de aansluitwaarde van Quatt >2kW? De WPD iig niet.

En beetje bangmakerij om niets, zolang je maar niet beide apparaten op 1 WCD combineert, de bekabeling en automaat hebben nl geen moeite met 2800W (~12A) continue.
Het gaat mij langzamerhand ook even te ver hoor. Moeten we overal bang voor zijn en ieder risico in het leven afdekken? 230x16 is gewoon 3.680 Watt. Het totaal van WPD en WP is bij ons nooit boven de 2.770 Watt uit geweest ondanks vriesweer en harde wind.
Het aanleggen van een aparte groep + 15 meter bedrading + nieuwe groepenkast (welke net 5 jaar oud is) kost iets meer dan een paar biertjes.

  • mrdop
  • Registratie: September 2006
  • Laatst online: 10-05 13:09
krizzziz schreef op zaterdag 11 maart 2023 @ 09:28:
[...]


Dank voor de beschrijving, maar ik heb al
Issues om mijn Android tablet te rooten 😂😂.
Kunnen we niet een geroote Android telefoon met alles erop rond laten gaan langs alle Quatt eigenaren.
Zou zoooooooooo graag alles in HA willen hebben.
Het was bij mij ook echt ff puzzelen.... Magisk kreeg ik niet aan de gang. Kingo one-click root werkte bij mij echt heel makkelijk. Maar wel eerst de Quatt app installeren, anders kom je niet (meer) door de safetynet.

  • paQ
  • Registratie: Augustus 2001
  • Laatst online: 09:49
HBO88 schreef op zaterdag 11 maart 2023 @ 08:07:
Hier nu 2130W op dit moment. Het is -2 buiten en de Quatt werkt nog zonder de cv.

Het valt me op dat nu de temperatuur verhoogd is. Aanvoer was continu 35 graden, maar nu is het 45 graden.
Dit heb ik een paar keer gezien, het lijkt als het buiten onder 0 is de aanvoer temperatuur verhoogd wordt.
Dat is de stooklijn, maar van 35 naar 45 is wel een forse sprong.
Zit daar geen meer lineaire verhouding tussen?

Ik doe niet aan bijgeloof. Dat brengt ongeluk.


  • paQ
  • Registratie: Augustus 2001
  • Laatst online: 09:49
onlinaius schreef op zaterdag 11 maart 2023 @ 09:57:
[...]

Je doet er wel erg makkelijk over. Ik zou geen enkele moeite hebben met het plaatsen van een alamat in de meterkast. Daarmee ben ik er echter nog niet. Ten eerste heb ik geen moeite met wat knutselen met elektriciteitskabels, maar de groepenkast en alles wat daarvoor zit blijf ik vanaf, ik heb weinig trek in brand omdat er in die groepenkast iets net te dicht tegen elkaar aan zit. Ik heb dus ook een elektricien nodig.
Laat de ematjes e.d. dan aub links liggen.
Heb gisteren mijn groepenkast omgebouwd ivm een PV 'omschakelaar'. Na bijna 2,5 uur werk, wilde de 1 jaar oude emat niet meer aan. Als ik wat druk met de meetpennen op de terminals zet dan hoor ik hem van binnen knetteren :X
Dan kun je hem beter gewoon op een stekker zetten en die groep gewoon niet overbelasten ;)

m.a.w een losse groep aansluiten als je nog ruimte hebt kost 3 x niks. Automaatje van 15 euro.
Alleen als je op een een aardlekautomaat wil, afhankelijk van amperage en karakteristiek kan het best oplopen als je iets veiligs wil. Ik schrok best wel van de prijzen van een B20 0,3. ;w

Lijkt me dat mensen met een 8kW of wellicht straks een uitbreiding op de 4kW toch wel die kant op zullen moeten. Als dat in je planning ligt, kun je beter zoals @MacD007 meteen goed voorbereiden.

[ Voor 7% gewijzigd door paQ op 11-03-2023 11:22 ]

Ik doe niet aan bijgeloof. Dat brengt ongeluk.


  • zverdier
  • Registratie: Maart 2022
  • Laatst online: 01-04-2023
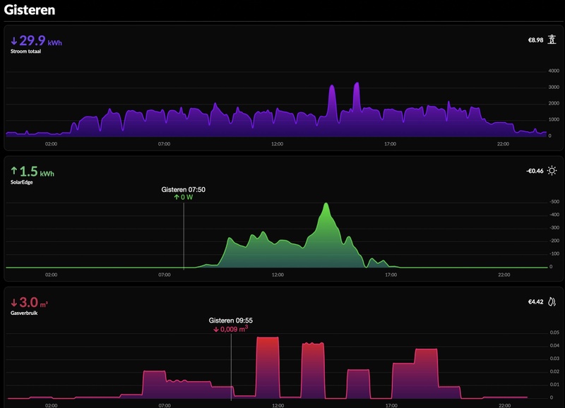
Afbeeldingslocatie: https://tweakers.net/i/DyHiOAA5pa2UemFv6YrKJbRbtZA=/x800/filters:strip_exif()/f/image/Wegltd7D54TmyoZtdBeQebt9.png?f=fotoalbum_large
Hier wordt je niet blij van, 2oC sneeuw beetje wind, de grote pieken van inductie plaat ongeveer 200watt huisgebruik rest van de quatt en gas ook verbrand voor verwarming

  • RobertowNL
  • Registratie: Mei 2011
  • Laatst online: 01:01

RobertowNL

For your gear!

MacD007 schreef op vrijdag 10 maart 2023 @ 16:49:
nieuws uit de hoek van Quatt: de warmtepompen maken meer lawaai, de 4,5 kW versie staat nu op 55 dB, was eerst 54 dB en de 8 kW staat nu op 58 dB geluidsvermogen.

https://support.quatt.io/...uid-maakt-de-quatt-hybrid

elke keer weer een stukje meer, ik wacht nog steeds wameer ze de verplichte ErP energielabel presenteeren.
Dat is al minimaal sinds begin januari het geval, toen heb ik de openingspost geschreven. Maar volgens mij zelfs al ergens in december.

Overigens in mijn offerte staat nog wel 54 (half december).

  • krizzziz
  • Registratie: December 2001
  • Laatst online: 08:34
mrdop schreef op zaterdag 11 maart 2023 @ 10:56:
[...]


Het was bij mij ook echt ff puzzelen.... Magisk kreeg ik niet aan de gang. Kingo one-click root werkte bij mij echt heel makkelijk. Maar wel eerst de Quatt app installeren, anders kom je niet (meer) door de safetynet.
Is het jou nu gelukt om de Quatt in HA te krijgen dan?

ehhhh..HOI


  • MacD007
  • Registratie: Augustus 2020
  • Laatst online: 06-06-2025
onlinaius schreef op zaterdag 11 maart 2023 @ 09:21:
[...]

Dan is de installatiemethode van Quatt met een losse stekker wel weer handig.

(Goede kwaliteit) verlengkabel er naar toe van een groep die nog wel werkt, en je hebt een tijdelijke oplossing tot je de aardlek kunt vinden.
op zich zou dat een oplossing kunnen zijn, de meeste verlengdozen zijn echter beperkt, zou waarschijnlijk wel moeten gaan, echter een goede verlengdoos (geen china spuul) kost dus meer dan een dergelijke eigen groep met een werkschakelaar, en dan weet je gewoon dat het goed zit.
dus keuzes genoeg, welke iemand kiest moet hij zelf overwegen, ik heb mijn afweging hier gemaakt wat anderen doen moeten ze zelf weten, er is wel een duidelijk verschil wat mogelijk kan cq werkt (voor een tijdje) met een leken achtergrond of je gebruikt je gezond verstand en de hiervoor bedoelde regels (en als je weet hoe normen tot stand komen kun je ook beter tussen de regels doorlezen, ik heb het geluk gehad dat ik dat process van zeer dichtbij heb mogen meemaken).
ik denk dat we deze discussie nu beter kunnen sluiten, als ik advies geeft over dit soort zaken gebruik ik mijn eigen kennis en ervaring, waarschijnlijk net als velen anderen hier. _/-\o_

Quatt WP 4,5 kW - Atag CV ketel - Honeywell T6 - 23 panelen SolarEdge


  • mrdop
  • Registratie: September 2006
  • Laatst online: 10-05 13:09
krizzziz schreef op zaterdag 11 maart 2023 @ 12:12:
[...]

Is het jou nu gelukt om de Quatt in HA te krijgen dan?
Yep, met wat extra hulp van @Slurpgeit

  • medu80
  • Registratie: Augustus 2004
  • Laatst online: 10-05 21:18
Wat jammer dat je hier op posts alleen maar een +1 kan geven. Sommige adviezen zijn echt overkill, het is een warmtepomp dat maximaal 2000 watt gaat gebruiken, je tosti-ijzer thuis verbruikt al meer. Maar omdat de naam warmtepomp is, moet je meterkasten ombouwen en weet ik veel wat allemaal meer.

  • medu80
  • Registratie: Augustus 2004
  • Laatst online: 10-05 21:18
Waar zouden we zijn zonder @Slurpgeit _/-\o_ _/-\o_ _/-\o_

  • Falkor73
  • Registratie: Augustus 2011
  • Laatst online: 24-02 11:22
zverdier schreef op zaterdag 11 maart 2023 @ 11:46:
[Afbeelding]
Hier wordt je niet blij van, 2oC sneeuw beetje wind, de grote pieken van inductie plaat ongeveer 200watt huisgebruik rest van de quatt en gas ook verbrand voor verwarming
Weet niet hoe groot je woont. Ik heb een hoekwoning uit de jaren 60 van ongeveer 110m2. Zie vergelijkbare getallen. Afbeeldingslocatie: https://tweakers.net/i/gFjNx10K3H7bidQKVB2M_LoOBqw=/800x/filters:strip_icc():strip_exif()/f/image/PlZl70ZyOil6XajFhRlQfpO8.jpg?f=fotoalbum_large

Met alleen gas zou ik denk ik meer dan 10m3 verbruikt hebben.

  • medu80
  • Registratie: Augustus 2004
  • Laatst online: 10-05 21:18
Falkor73 schreef op zaterdag 11 maart 2023 @ 13:14:
[...]

Weet niet hoe groot je woont. Ik heb een hoekwoning uit de jaren 60 van ongeveer 110m2. Zie vergelijkbare getallen.

Met alleen gas zou ik denk ik meer dan 10m3 verbruikt hebben.
Dit had ik gister ook aangegeven. Ondanks dat temperatuur bijna bereikt was, had ik toch cv en warmtepomp die maximaal draaide. Ik vermoed dat het toch kouder was als dat ik dacht. Want temperatuur bleef s'avonds stabiel in de woning. Rond de 20.5, met een verbruik van 20kWh en 1,25m3 excl douchen.

Ik heb dus een verlies bij 0 graden buitentemperatuur van ongeveer 4kW, klopt dat?

  • HenkRood
  • Registratie: December 2015
  • Laatst online: 09-05 22:50
medu80 schreef op zaterdag 11 maart 2023 @ 13:49:
[...]
Dit had ik gister ook aangegeven. Ondanks dat temperatuur bijna bereikt was, had ik toch cv en warmtepomp die maximaal draaide. Ik vermoed dat het toch kouder was als dat ik dacht. Want temperatuur bleef s'avonds stabiel in de woning. Rond de 20.5, met een verbruik van 20kWh en 1,25m3 excl douchen.

Ik heb dus een verlies bij 0 graden buitentemperatuur van ongeveer 4kW, klopt dat?
Straffe koude wind (N / NO) en -1oC bij ons; ik weet niet hoe "buiten" jij woont?

  • Bennobang
  • Registratie: Februari 2023
  • Laatst online: 28-06-2025
Afbeeldingslocatie: https://tweakers.net/i/rxJWcP0YfxMzdNkqz3d_wAFd678=/x800/filters:strip_exif()/f/image/WFZSMM3vkbbzYYbG2lz6Upcv.png?f=fotoalbum_large

Afbeeldingslocatie: https://tweakers.net/i/yE9pH-NX9gwuxoqI6LtjIYISoeE=/x800/filters:strip_exif()/f/image/dSEIwRuHfFFX3WLhFWPP2qNb.png?f=fotoalbum_large

NH 180m2 vrijstaand buitengebied. Alles goed geïsoleerd HR++ veel op zuid. 120m2 vvw in woonkamer/keuken + 2xT22 radiator 2.5x0,5 zonder fans Verlies Quatt ingesteld op 7kW. Intergas 28/24 2009 voorheen gas ca 750m3. 9600Wp PV Geen cv denker en snap WP


  • Bennobang
  • Registratie: Februari 2023
  • Laatst online: 28-06-2025
Mijn verbruik gisteren en vandaag. Normaal zonder warmtepomp ongeveer 4m3 gas per dag nodig dus de runs van gisteren met gas volledig overbodig volgens mij. Met alleen cv op 35 graden was voldoende voor de Quatt er was. E op bijna nul in de app en gas op €5,00. Bericht naar Quatt gestuurd donderdag nog niets van gehoord

NH 180m2 vrijstaand buitengebied. Alles goed geïsoleerd HR++ veel op zuid. 120m2 vvw in woonkamer/keuken + 2xT22 radiator 2.5x0,5 zonder fans Verlies Quatt ingesteld op 7kW. Intergas 28/24 2009 voorheen gas ca 750m3. 9600Wp PV Geen cv denker en snap WP


  • onlinaius
  • Registratie: Mei 2010
  • Laatst online: 23:55
Des te meer je rond gaat kijken, des te moeilijker het wordt.

Oorspronkelijk had ik in mijn hoofd zitten dat de Quatt geplaatst zou worden naast onze huidige airco, aan beugels aan de muur (rood in de foto). Quatt zelf stemde hier in het installatiegesprek mee in, hoewel ze op bigfoots aanraden omdat dat 'minder geluid zou geven' (heb ik sterk mijn twijfels over).


Afbeeldingslocatie: https://tweakers.net/i/sF7RoSAFOGyJj2MfvTFYLWpFIsc=/x800/filters:strip_icc():strip_exif()/f/image/QxQKPZXHW7mv9WjUTmYSXHmO.jpg?f=fotoalbum_large

Nu is er ook nog een installateur van een andere warmtepomp langs geweest, (eventueel gelijk incl warmtepompboiler en dus direct van het gas af, van een gerenomeerd merk) en deze geeft aan dat hij de voorkeur heeft om op het garagedak te installeren, zo'n 4 meter dieper op het perceel (geel op de foto).

Voordelen:
- niet boven de aanbouw, maar op de garage, dus minder geluid in huis.
- verder van zowel onze woning als de buren af, dus minder geluid
- warmtepomp in kwestie is hoger dan de Quatt, en komt dus een centimeter of 20 boven het raam uit, wat volgens hem veel geluid binnen gaat geven.
- verder van de muur af, dus zuigt makkelijker lucht aan.
- op positie naast de airco blaast de warmtepomp over de lichtkoepel heen. Dit kan wat geluid geven, maar hij maakte zich ook zorgen over temperatuurverschillen in de lichtkoepel. Kon het moeilijk inschatten, maar twijfelde of het geen spanning op de koepel kon veroorzaken.

Nadelen
- Voldoet niet aan geluidseisen. Hier lopen wet en realiteit uiteen, in de realiteit zal het een stillere plek zijn, maar op papier mag het niet omdat de warmtepomp dichter bij de erfgrens staat. Zijn oplossing was het met de buren bespreken, en aanbieden dat als er problemen ontstaat, de warmtepomp 4 meter verder naar achter aan de achtermuur van de garage te hangen. Ik ben hier echter toch wat huiverig voor, nieuwe buren is kans op gedoe, en ondanks dat het in werkelijkheid een stillere plek zal zijn, sta je sterker als je aan de regels voldoet, hoe krom die af en toe ook zijn. Ik zie het echt niet zitten om de warmtepomp verder te laten verplaatsen, ondanks dat hij dat tegen een gereduceerde prijs doet.
- Verder van de woning af, dus 3 - 4 meter extra leiding nodig.


De Quatt voldoet eventueel wel aan de vereisten als deze aan de zijkant van de woning gezet wordt, zeker als deze haaks op het perceel geplaatst wordt, waardoor deze weer wat verder van de erfgrens komt.

Ik zit behoorlijk in dubio wat nu te doen.

Wat zouden jullie doen?
Heeft iemand ervaring met airco's / l/w warmtepompen die deels op lichtkoepels blazen?

Mid-Limb, 2-ond-1-kap, 1965, 133m2, 12 ZP 4800wp + 4200wp GoodWe, 67m2 VVW, etage: 4 rad + 7 m2 VVW, 1 Quatt, Mits Heavy 5KW + 3.5KW, Toon 1, elec koken, CV uit, VVW mengt niet, 'oud' dubbel glas, isolatie RD 1.5 - 2.5, Venus A 6 KWh+2400WP


  • Formerlee
  • Registratie: Maart 2023
  • Laatst online: 13-03-2023
Hi, ik ben nieuw op deze site en heb weinig technische ervaring. Ik heb me ingeschreven voor deze warmtepomp.
Nu ben ik benaderd voor de installatie.

Eerst moet ik meteen een andere thermostaat (heb nu een nefit) voor 235 euro aanschaffen. Had pas een nieuwe Nefit.

De 3 stopcontacten zijn geen probleem. Ik heb 1 groep met alleen een koelvries A+++ en de schuur. Kan zelf makkelijk 2 contacten er bij zetten.

De plaatsing is op de erfgrens. Op een platdak. Maar er is een dubbelwandige muur tussen ons en de buren. Het is voor beide boven de bijkeuken.

Dat zou het enige probleem kunnen zijn?
Is er iemand die daar een advies over heeft?

  • Formerlee
  • Registratie: Maart 2023
  • Laatst online: 13-03-2023
Afbeeldingslocatie: https://tweakers.net/i/36TAsrtG62MwXGuIgdEBP4R10zY=/x800/filters:strip_icc():strip_exif()/f/image/w2hOe5VemBDJNrWVICVRn1LV.jpg?f=fotoalbum_large

  • MacD007
  • Registratie: Augustus 2020
  • Laatst online: 06-06-2025
Formerlee schreef op zaterdag 11 maart 2023 @ 17:42:
Hi, ik ben nieuw op deze site en heb weinig technische ervaring. Ik heb me ingeschreven voor deze warmtepomp.
Nu ben ik benaderd voor de installatie.

Eerst moet ik meteen een andere thermostaat (heb nu een nefit) voor 235 euro aanschaffen. Had pas een nieuwe Nefit.
Hoezo 235 euro ??, bij warmteservice kost deze nieuw 178 euro, of wil jij de gouden versie?
De 3 stopcontacten zijn geen probleem. Ik heb 1 groep met alleen een koelvries A+++ en de schuur. Kan zelf makkelijk 2 contacten er bij zetten.
kijk, een installatie in de schuur en daar dan de warmtepomp op, tuurlijk kan dat, of dat verstandig is is een heel andere vraag, als ergens in dat circuit een aardlek ontstaat dan heel veel plezier. eigenlijk is dat vragen om problemen.
De plaatsing is op de erfgrens. Op een platdak. Maar er is een dubbelwandige muur tussen ons en de buren. Het is voor beide boven de bijkeuken.

Dat zou het enige probleem kunnen zijn?
Is er iemand die daar een advies over heeft?
heel eenvoudig, als de berekeningstool gebruikt, dan weet je direct of het past of niet. Module Gg1 gebruiken. ben overigens wel bang dat je met deze enkele muur een behoorlijke resonantie gaat krijgen, die waarschijnlijk ook goed beneden te horen is. vrees dat dit niet echt een optimale plek is.

[ Voor 24% gewijzigd door MacD007 op 11-03-2023 19:30 ]

Quatt WP 4,5 kW - Atag CV ketel - Honeywell T6 - 23 panelen SolarEdge


  • medu80
  • Registratie: Augustus 2004
  • Laatst online: 10-05 21:18
@MacD007 je punt is duidelijk. Laat het nu maar rusten.

  • llpineapple
  • Registratie: Juni 2003
  • Laatst online: 21-03 18:48
Weet iemand hoe lang de aansluitkabel van de quatt is. Aangegeven is dat een stopcontact in de buurt moet zijn maar niet wat de maximale lengte is. Of zetten de monteurs ter plekke de kabel op de quatt en is de lengte variabel?

  • Spykie
  • Registratie: Februari 2013
  • Laatst online: 23:47
*knip* niet constructief, doe dan een TR

[ Voor 83% gewijzigd door Proton_ op 12-03-2023 21:38 ]

Bereken je warmteverlies


  • MacD007
  • Registratie: Augustus 2020
  • Laatst online: 06-06-2025
medu80 schreef op zaterdag 11 maart 2023 @ 19:42:
@MacD007 je punt is duidelijk. Laat het nu maar rusten.
Vind je post erg ongepast, --mijn verdere reactie heb ik zelf verwijderd--

[ Voor 32% gewijzigd door MacD007 op 11-03-2023 20:15 ]

Quatt WP 4,5 kW - Atag CV ketel - Honeywell T6 - 23 panelen SolarEdge


  • mrdop
  • Registratie: September 2006
  • Laatst online: 10-05 13:09
llpineapple schreef op zaterdag 11 maart 2023 @ 19:46:
Weet iemand hoe lang de aansluitkabel van de quatt is. Aangegeven is dat een stopcontact in de buurt moet zijn maar niet wat de maximale lengte is. Of zetten de monteurs ter plekke de kabel op de quatt en is de lengte variabel?
Dat laatste, variabel plus stekker eraan.

  • Bennobang
  • Registratie: Februari 2023
  • Laatst online: 28-06-2025
Gisteren vloerverwarming pomp op hogere stand gezet resultaat geen gas meer verbruikt na eerdere nachten van 3 graden 4 m3 of meer gas EN elektra. Nu lager continuverbruik van de Quatt en alleen 7Kwh stroom in de nacht gebruikt. Beetje dom van mij dat ik daar niet eerder aan gedacht heb maar zal oplossing kunnen zijn toch?

NH 180m2 vrijstaand buitengebied. Alles goed geïsoleerd HR++ veel op zuid. 120m2 vvw in woonkamer/keuken + 2xT22 radiator 2.5x0,5 zonder fans Verlies Quatt ingesteld op 7kW. Intergas 28/24 2009 voorheen gas ca 750m3. 9600Wp PV Geen cv denker en snap WP


  • Vizitor
  • Registratie: Februari 2023
  • Laatst online: 22-04-2023
23 februari is bij ons de Quatt geïnstalleerd, bij de installatie waren problemen met de vorstklep die lekte en de CIC deed het niet. Dit hebben ze afgelopen donderdag gerepareerd en ging de Quatt na een uurtje aan de gang. De grafiek is van gister. Zal het eens in de gaten houden hoe het gaat. Wat me deze ochtend opvalt is dat toch de cv af en toe even bijspringt en weer uit gaat en de Quatt niet zelfstandig werkt. Terwijl de woning wel op temperatuur is. 20,5 graden. Afbeeldingslocatie: https://tweakers.net/i/qeyz1YZOAA9BFVditsuYPTViogw=/x800/filters:strip_icc():strip_exif()/f/image/aYo3tnjVQXzUR4qCPjLM1rQK.jpg?f=fotoalbum_large

  • RobertowNL
  • Registratie: Mei 2011
  • Laatst online: 01:01

RobertowNL

For your gear!

Vizitor schreef op zondag 12 maart 2023 @ 09:25:
23 februari is bij ons de Quatt geïnstalleerd, bij de installatie waren problemen met de vorstklep die lekte en de CIC deed het niet. Dit hebben ze afgelopen donderdag gerepareerd en ging de Quatt na een uurtje aan de gang. De grafiek is van gister. Zal het eens in de gaten houden hoe het gaat. Wat me deze ochtend opvalt is dat toch de cv af en toe even bijspringt en weer uit gaat en de Quatt niet zelfstandig werkt. Terwijl de woning wel op temperatuur is. 20,5 graden. [Afbeelding]
Cv gebruik lijkt op de comfort stand voor warm water.

  • Notaname
  • Registratie: Maart 2010
  • Laatst online: 09-05 13:42
Bennobang schreef op zondag 12 maart 2023 @ 08:43:
Gisteren vloerverwarming pomp op hogere stand gezet resultaat geen gas meer verbruikt na eerdere nachten van 3 graden 4 m3 of meer gas EN elektra. Nu lager continuverbruik van de Quatt en alleen 7Kwh stroom in de nacht gebruikt. Beetje dom van mij dat ik daar niet eerder aan gedacht heb maar zal oplossing kunnen zijn toch?
Kan je ook uitleggen waarom dat dit effect heeft?

Naar aanleiding van een aantal berichten hier dat de Quatt een grotere pompcapaciteit heeft dan de pomp van de ketel heb ik in overweging de pompen van de van vloerverwarming te verwijderen ivm extra geruis en stroombesparing.

[ Voor 0% gewijzigd door Notaname op 12-03-2023 10:17 . Reden: Typo met pompoenen ]


  • medu80
  • Registratie: Augustus 2004
  • Laatst online: 10-05 21:18
@Notaname dat is inderdaad ook mijn oplossing. Ik vermoed dat het water sneller gaat. Warmer retour komt en tevens warmer de vloer in gaat. Er is ergens een topic van iemand die dit gedaan heeft met een Duitse makelij verdeler. Houd ons op de hoogte.

  • Vizitor
  • Registratie: Februari 2023
  • Laatst online: 22-04-2023
RobertowNL schreef op zondag 12 maart 2023 @ 09:28:
[...]

Cv gebruik lijkt op de comfort stand voor warm water.
Dit is van deze ochtend waarbij de cv toch meerdere keren bijspringt. Comfort stand van het tapwater staat uit. Snap nog niet helemaal waarom de ketel dus aanslaat.
Afbeeldingslocatie: https://tweakers.net/i/baSAVmEnAju7bd_InnXRej3aAGU=/x800/filters:strip_icc():strip_exif()/f/image/Bh4f63NNRm5YLa0WFwWUUmrb.jpg?f=fotoalbum_large

  • rudyh
  • Registratie: Maart 2010
  • Laatst online: 31-03 22:04
Ik neem aan dat dit screenshots zijn van de homewizard app. Hoe heb je het quatt verbruik hier los erbij gekregen?

  • paQ
  • Registratie: Augustus 2001
  • Laatst online: 09:49
rudyh schreef op zondag 12 maart 2023 @ 10:49:
[...]

Ik neem aan dat dit screenshots zijn van de homewizard app. Hoe heb je het quatt verbruik hier los erbij gekregen?
Wifi Energy Socket:
https://www.homewizard.com/nl/shop/

Of de wifi kWh meter als je een aparte groep er voor hebt.

Ik doe niet aan bijgeloof. Dat brengt ongeluk.


  • Gerardwaz
  • Registratie: Oktober 2020
  • Laatst online: 22:42
Vizitor schreef op zondag 12 maart 2023 @ 10:46:
[...]


Dit is van deze ochtend waarbij de cv toch meerdere keren bijspringt. Comfort stand van het tapwater staat uit. Snap nog niet helemaal waarom de ketel dus aanslaat.
[Afbeelding]
Je haalt hem om 7 uur uit de nachtverlaging zo te zien wat is het verschil in temperatuur wat je gaat vragen?

N.H. twee onder een kap aan de kust bj 1928. Quatt Duo,14 radiatoren waarvan 3 in de garage, 1 convectorput en vloerverwarming begane grond. Alles draait volledig mee. Intergas Xtreme 36 en Tado v3+. Zonnepanelen 3850 wp SolarEdge.


  • zverdier
  • Registratie: Maart 2022
  • Laatst online: 01-04-2023
Bennobang schreef op zondag 12 maart 2023 @ 08:43:
Gisteren vloerverwarming pomp op hogere stand gezet resultaat geen gas meer verbruikt na eerdere nachten van 3 graden 4 m3 of meer gas EN elektra. Nu lager continuverbruik van de Quatt en alleen 7Kwh stroom in de nacht gebruikt. Beetje dom van mij dat ik daar niet eerder aan gedacht heb maar zal oplossing kunnen zijn toch?
Grappig ik heb de pomp snelheid juist verlaagd om te kijken of de radiatoren boven warmer te krijgen, de vloer zal trager worden, er zit een vrij zware pomp tussen de vloerverwarming, kijken of er meer balans in het cv systeem kan krijgen ipv drie pompen elkaar tegen werken, cv pomp verhoogd!

  • Bennobang
  • Registratie: Februari 2023
  • Laatst online: 28-06-2025
Notaname schreef op zondag 12 maart 2023 @ 09:42:
[...]


Kan je ook uitleggen waarom dat dit effect heeft?

Naar aanleiding van een aantal berichten hier dat de Quatt een grotere pompcapaciteit heeft dan de pomp van de ketel heb ik in overweging de pompen van de van vloerverwarming te verwijderen ivm extra geruis en stroombesparing.
Ik denk/hoop dat door de lage doorstroom van het water de temperatuur teveel daalt na lang geen vraag en de cic de ketel bijstuurt omdat delta t te groot is voor wp. De vv pomp werkt volgens mij als een weerstand als ie te laag staat ingesteld. Ik ben ook voornemens pomp ertussenuit te halen omdat ik nu twee pompen 24/7 voor niets heb draaien. Ik hoop dat ik gelijk heb

NH 180m2 vrijstaand buitengebied. Alles goed geïsoleerd HR++ veel op zuid. 120m2 vvw in woonkamer/keuken + 2xT22 radiator 2.5x0,5 zonder fans Verlies Quatt ingesteld op 7kW. Intergas 28/24 2009 voorheen gas ca 750m3. 9600Wp PV Geen cv denker en snap WP


  • Bennobang
  • Registratie: Februari 2023
  • Laatst online: 28-06-2025
Notaname schreef op zondag 12 maart 2023 @ 09:42:
[...]


Kan je ook uitleggen waarom dat dit effect heeft?

Naar aanleiding van een aantal berichten hier dat de Quatt een grotere pompcapaciteit heeft dan de pomp van de ketel heb ik in overweging de pompen van de van vloerverwarming te verwijderen ivm extra geruis en stroombesparing.
Ik kom er eigenlijk ook op vanwege dit topic:
Vloerverwarmingverdeler vervangen bij overstap warmtepomp?

[ Voor 4% gewijzigd door Bennobang op 12-03-2023 12:43 ]

NH 180m2 vrijstaand buitengebied. Alles goed geïsoleerd HR++ veel op zuid. 120m2 vvw in woonkamer/keuken + 2xT22 radiator 2.5x0,5 zonder fans Verlies Quatt ingesteld op 7kW. Intergas 28/24 2009 voorheen gas ca 750m3. 9600Wp PV Geen cv denker en snap WP


  • Vizitor
  • Registratie: Februari 2023
  • Laatst online: 22-04-2023
Gerardwaz schreef op zondag 12 maart 2023 @ 11:14:
[...]


Je haalt hem om 7 uur uit de nachtverlaging zo te zien wat is het verschil in temperatuur wat je gaat vragen?
Klopt. Hij gaat terug naar 18,5 om 23:00. Dat hij opstart met de ketel erbij snap ik. Alleen hij verwarmt eigenlijk steeds ook iets bij met de ketel en de Quatt draait ongeveer met 1500w wat ik zo kan zien. Opzich wel prima alleen zou deze het niet alleen kunnen ?

  • Notaname
  • Registratie: Maart 2010
  • Laatst online: 09-05 13:42
Dank je wel.

Het is niet 'zonder haken en ogen' begrijp ik. Even de pomp er tussenuit halen is niet in alle gevallen even simpel. Zal mijn er eens verder in verdiepen.

  • Bennobang
  • Registratie: Februari 2023
  • Laatst online: 28-06-2025
Notaname schreef op zondag 12 maart 2023 @ 13:30:
[...]


Dank je wel.

Het is niet 'zonder haken en ogen' begrijp ik. Even de pomp er tussenuit halen is niet in alle gevallen even simpel. Zal mijn er eens verder in verdiepen.
Klopt ik heb er ook een vraag voor uitstaan voor mijn type verdeler. En anders ga ik van de zomer even uit elkaar halen en erin kijken hoe het zit. Quatt zit misschien 3meter van de units af en de ketel nog geen meter dus veel weerstand in leidingwerk heb ik niet

NH 180m2 vrijstaand buitengebied. Alles goed geïsoleerd HR++ veel op zuid. 120m2 vvw in woonkamer/keuken + 2xT22 radiator 2.5x0,5 zonder fans Verlies Quatt ingesteld op 7kW. Intergas 28/24 2009 voorheen gas ca 750m3. 9600Wp PV Geen cv denker en snap WP


  • Formerlee
  • Registratie: Maart 2023
  • Laatst online: 13-03-2023
MacD007 schreef op zaterdag 11 maart 2023 @ 19:24:
[...]


Hoezo 235 euro ??, bij warmteservice kost deze nieuw 178 euro, of wil jij de gouden versie?


[...]

kijk, een installatie in de schuur en daar dan de warmtepomp op, tuurlijk kan dat, of dat verstandig is is een heel andere vraag, als ergens in dat circuit een aardlek ontstaat dan heel veel plezier. eigenlijk is dat vragen om problemen.

[...]


heel eenvoudig, als de berekeningstool gebruikt, dan weet je direct of het past of niet. Module Gg1 gebruiken. ben overigens wel bang dat je met deze enkele muur een behoorlijke resonantie gaat krijgen, die waarschijnlijk ook goed beneden te horen is. vrees dat dit niet echt een optimale plek is.
*knip* op de man

Punt 1: 235 euro vraagt Quatt, installateur inclu installatie.
Punt 2: ik schreef al dat het boven bijkeuken is, waar de CV ook hangt. Dus geen schuur.
Punt 3: ik schreef ook al datt het een dubbelwandige muur is, waar ook leidingen door heen lopen. De quatt komt erop te staan.

En ik weet niet wat een module gg1 is.
Zoals ik al schreef ben ik geen technicus.
*knip* helpt je niet

[ Voor 6% gewijzigd door Proton_ op 12-03-2023 21:35 ]


  • Gerardwaz
  • Registratie: Oktober 2020
  • Laatst online: 22:42
Vizitor schreef op zondag 12 maart 2023 @ 13:30:
[...]


Klopt. Hij gaat terug naar 18,5 om 23:00. Dat hij opstart met de ketel erbij snap ik. Alleen hij verwarmt eigenlijk steeds ook iets bij met de ketel en de Quatt draait ongeveer met 1500w wat ik zo kan zien. Opzich wel prima alleen zou deze het niet alleen kunnen ?
Ongeveer tussen 0.900 en 17.00 uur werkt de Quatt niet maar zie je wel gasverbruik. Dus dat moet iets anders zijn.

N.H. twee onder een kap aan de kust bj 1928. Quatt Duo,14 radiatoren waarvan 3 in de garage, 1 convectorput en vloerverwarming begane grond. Alles draait volledig mee. Intergas Xtreme 36 en Tado v3+. Zonnepanelen 3850 wp SolarEdge.


  • Vizitor
  • Registratie: Februari 2023
  • Laatst online: 22-04-2023
Gerardwaz schreef op zondag 12 maart 2023 @ 13:58:
[...]


Ongeveer tussen 0.900 en 17.00 uur werkt de Quatt niet maar zie je wel gasverbruik. Dus dat moet iets anders zijn.
Afbeeldingslocatie: https://tweakers.net/i/x5fIoFFKBbOcd1beUW64z_E_vyQ=/x800/filters:strip_icc():strip_exif()/f/image/jUkq3luF0y8zErLCpGArqSmk.jpg?f=fotoalbum_large

Dit is van deze ochtend. Hier zie je dat samen met de Quatt de ketel toch mee verwarmt. Die hoge piek is de douche. Ongeveer 1,5 kuub zeg maar. Maar zou de Quatt dat niet alleen kunnen doen. Dat ie misschien iets hoger in vermogen gaat zodat de ketel niet aan hoeft ? Hier kan ik zelf natuurlijk niets aan sturen. Gasprijs staat in de app op 10 euro.

  • Gerardwaz
  • Registratie: Oktober 2020
  • Laatst online: 22:42
Vizitor schreef op zondag 12 maart 2023 @ 14:04:
[...]

[Afbeelding]

Dit is van deze ochtend. Hier zie je dat samen met de Quatt de ketel toch mee verwarmt. Die hoge piek is de douche. Ongeveer 1,5 kuub zeg maar. Maar zou de Quatt dat niet alleen kunnen doen. Dat ie misschien iets hoger in vermogen gaat zodat de ketel niet aan hoeft ? Hier kan ik zelf natuurlijk niets aan sturen. Gasprijs staat in de app op 10 euro.
Ik doelde op je eerdere post met de grafieken. Als je uit de nachtverlaging b.v naar 20 graden gaat vraagt hij zoveel vermogen dat de Quatt dat niet red, in stappen van 0.5 graad heb je geen of minder gasverbruik.

N.H. twee onder een kap aan de kust bj 1928. Quatt Duo,14 radiatoren waarvan 3 in de garage, 1 convectorput en vloerverwarming begane grond. Alles draait volledig mee. Intergas Xtreme 36 en Tado v3+. Zonnepanelen 3850 wp SolarEdge.


  • Zenix
  • Registratie: Maart 2004
  • Laatst online: 09:40

Zenix

BOE!

Vizitor schreef op zondag 12 maart 2023 @ 10:46:
[...]


Dit is van deze ochtend waarbij de cv toch meerdere keren bijspringt. Comfort stand van het tapwater staat uit. Snap nog niet helemaal waarom de ketel dus aanslaat.
[Afbeelding]
Heb je Eco stand aan? Die doet ook nog opwarmen. Helemaal uitzetten is het zuinigste.

  • Spykie
  • Registratie: Februari 2013
  • Laatst online: 23:47
Gerardwaz schreef op zondag 12 maart 2023 @ 14:12:
[...]


Ik doelde op je eerdere post met de grafieken. Als je uit de nachtverlaging b.v naar 20 graden gaat vraagt hij zoveel vermogen dat de Quatt dat niet red, in stappen van 0.5 graad heb je geen of minder gasverbruik.
I.d.d. nachtverlaging verhoging in stappen i.p.v. in ene.

[ Voor 3% gewijzigd door Spykie op 12-03-2023 19:50 ]

Bereken je warmteverlies


  • Bennobang
  • Registratie: Februari 2023
  • Laatst online: 28-06-2025
Spykie schreef op zondag 12 maart 2023 @ 15:24:
[...]


I.d.d. nachtverlaging in stappen verlagen i.p.v. in ene.
Is verlagen ook in stappen nodig? Ik zou verwachten dat verhogen wel verstandig is in stappen van een halve graad en blokken van twee uur met vv bij mij althans

NH 180m2 vrijstaand buitengebied. Alles goed geïsoleerd HR++ veel op zuid. 120m2 vvw in woonkamer/keuken + 2xT22 radiator 2.5x0,5 zonder fans Verlies Quatt ingesteld op 7kW. Intergas 28/24 2009 voorheen gas ca 750m3. 9600Wp PV Geen cv denker en snap WP


  • Gerardwaz
  • Registratie: Oktober 2020
  • Laatst online: 22:42
Bennobang schreef op zondag 12 maart 2023 @ 15:29:
[...]

Is verlagen ook in stappen nodig? Ik zou verwachten dat verhogen wel verstandig is in stappen van een halve graad en blokken van twee uur met vv bij mij althans
Verlagen hoeft niet in stappen.

N.H. twee onder een kap aan de kust bj 1928. Quatt Duo,14 radiatoren waarvan 3 in de garage, 1 convectorput en vloerverwarming begane grond. Alles draait volledig mee. Intergas Xtreme 36 en Tado v3+. Zonnepanelen 3850 wp SolarEdge.


  • Proton_
  • Registratie: November 2011
  • Laatst online: 07:55

Proton_

Moderator Wonen & Mobiliteit 

Team Welles

@Vizitor sommige (de meeste?) hybride warmtepompen zetten gewoon altijd de hulpverwarming aan bij een defrost.
Zou dat het kunnen zijn? Was het onder de 5 graden buiten?

Het ik-wil-een-warmtepomp FAQ topic- '23 MG5, douchen met wtw en Auer Edel Eau, verwarming met Vaillant Arotherm Plus.


  • HBO88
  • Registratie: Februari 2014
  • Laatst online: 22:33
Proton_ schreef op zondag 12 maart 2023 @ 15:59:
@Vizitor sommige (de meeste?) hybride warmtepompen zetten gewoon altijd de hulpverwarming aan bij een defrost.
Zou dat het kunnen zijn? Was het onder de 5 graden buiten?
Niet bij Quatt, Hier gaat de cv niet aan tijdens de defrost wat zowat elk uur gebeurt.
Pagina: 1 ... 68 ... 195 Laatste

Dit topic is gesloten.