Donstil: Je moet kopen wat je wilt hebben. Niet wat je nodig hebt!
Die had ik gevonden. Maar ik kan alleen blokken van 1 uur selecteren volgens mij, met maximaal 6 inputs. Dan haal ik helaas de nacht niet. Of interpreteer ik de blokken verkeerd?Onk_the_Monk schreef op maandag 19 december 2022 @ 20:42:
[...]
Dat kan je vinden onder gebruiksinstellingen>stil>tijdsschema
Daar kan je per dag een heel schema aanmaken.
Bij mijn Altherma hybride kan ik een begin en eindtijd instellen voor het geluidsarme niveau, bijvoorbeeld niveau 3 start 21:00 en stop om 08:00. Daarna kan je je dagschema naar de overige dagen kopiëren.jichem schreef op dinsdag 20 december 2022 @ 08:08:
[...]
Die had ik gevonden. Maar ik kan alleen blokken van 1 uur selecteren volgens mij, met maximaal 6 inputs. Dan haal ik helaas de nacht niet. Of interpreteer ik de blokken verkeerd?
Nee zal deze week even twee betontegels regelen. Maakt dat niets uit voor het leidingwerk?
Als je een beetje oppast dan gaat het allemaal wel doen. Meest makkelijke is even met 2 buurmannen: 2 tillen unit op en de derde schuift de tegels er onder.lonehitman schreef op dinsdag 20 december 2022 @ 09:42:
[...]
Nee zal deze week even twee betontegels regelen. Maakt dat niets uit voor het leidingwerk?
Donstil: Je moet kopen wat je wilt hebben. Niet wat je nodig hebt!
Ik heb contact gehad met de rechtsbijstand om te kijken wat hun ervan vinden. Zij geven aan dat ze dit zeker moeten oplossen. Dus ik ga ze een mail sturen om te kijken of ze toch met een oplossing willen komen.Toppe schreef op maandag 19 december 2022 @ 13:44:
[...]
Een installateur gaat je nooit garantie geven op trillingen. Ik heb zelfs een document moeten ondertekenen waarin staat dat ik op eigen risico de BU op een plat dak wil hebben en dat ze het afraden ivm geluidshinder.
Het zelfde is met z'n ding op een beugel aan de gevel, hoe kouder het is hoe harder hij moet werken en hoe meer herrie het geeft.
Iemand in de buurt heeft zijn buiten unit op de oprit gehangen, dat ding sproeit als een malle als hij een defrost gaat doen. Oprit spekglad en een de achterdeur kan niet meer open
Ik vindt dit nogal makkelijk van je rechtsbijstandverzekering, hiermee hebben ze namelijk al de conclusie getrokken dat jou installatie niet voldoet aan de wettelijke eisen.weebeast schreef op dinsdag 20 december 2022 @ 15:58:
[...]
Ik heb contact gehad met de rechtsbijstand om te kijken wat hun ervan vinden. Zij geven aan dat ze dit zeker moeten oplossen. Dus ik ga ze een mail sturen om te kijken of ze toch met een oplossing willen komen.
Tevens denk ik dat er twee dingen door elkaar heen worden gehaald, je hebt namelijk wettelijke richtlijnen waaraan een een warmtepomp moet voldoen qua geluidsopbrengst en jou probleem gaat specifiek om trillingen, die zullen niet of niet snel boven de toegestane decibel komen. Trillingen zullen namelijk niet erger mogen zijn dan "wat gebruikelijk is" en dat gebruikelijke is een flexibele factor: Kouder = harder werken = meer trillingen.
Jou installateur moet jou de garantie geven dat de warmtepomp niet boven de toegestane dB komt en heeft als taak jou te informeren over de beste installatie in jou situatie. Of je daarmee akkoord gaat of niet, de installateur voldoet onderaan z'n streep door jou te informeren over de gevolgen.
Uiteraard geef ik je volledig gelijk door iets harder te communiceren, vaak is er namelijk wel meer nodig om dit soort overlast te beperken maar die kost een installateur geld.
Wij hebben een soort gelijke situatie gehad:
Nieuwbouwwoning gekocht en vanaf moment één stond het buitendeel van de warmtepomp ingetekend op het platte dak. Ook tijdens het tekenen van de contracten en dergelijke.
Toen we voor het meerwerk gesprek langs gingen stond de buitenunit opeens aan de achtergevel ingetekend. Aannemer gaf aan dat er meerdere klachten zijn geweest over de warmtepomp op het platte dak en dat ze daarom besloten hebben deze niet meer op het dak te monteren.
Direct aangegeven dat we de koop per direct ontbinden als de aannemer hierin voet bij stuk houdt. Uiteindelijk is het, dus voor de bouw, al een juridisch getouwtrek geworden:
- Aannemer was al op de hoogte van deze problemen voordat wij getekend hebben.
- Aannemer kan dit alleen maar eenzijdig "verplicht" wijzigen indien er een technische beperking is.
Vervolgens heeft de aannemer ons een briefje laten ondertekenen waarin ze stellen geen enkele verantwoordelijkheid te dragen voor eventuele klachten over de warmtepomp.
Voor gelegd aan onze jurist en die moest wel lachen, in de basis hebben ze gelijk door ons dat te laten ondertekenen. Hiermee geven ze aan dat ze het met klem afraden.
Het briefje is alleen wat waard voor trillingen en niet voor geluidshinder: Vanuit de fabrikant wordt mogelijkheid tot het plaatsen van de buitenunit in de handleiding voorgeschreven waarbij enkel staat aangegeven dat er gekeken moet worden naar de omstandigheden.
Hier hebben we de aannemer mee geconfronteerd en die moest, na wat heen en weer trekken, toch echt schoorvoetend toegeven dat we inderdaad gelijk hebben: Enige waar we voor hebben getekend is dat we niet kunnen komen klagen als er teveel trillingen zijn, niets op het gebied met geluid.
Nu ik klaar ben: Volgens mij iets meer info dan nodig.
Conclusie: Hoe harder een WP moet werken hoe meer geluid hij zal produceren en dat heeft niet zoveel te maken met de installatie of met de kennis en kunde van je installateur.
[ Voor 7% gewijzigd door Toppe op 20-12-2022 16:26 ]
Donstil: Je moet kopen wat je wilt hebben. Niet wat je nodig hebt!
Er zit natuurlijk een verschil in trillingen. Het gaat hier om trillingen die ik zelfs op de eerste verdieping hoor en het gaat hier om een woning van 12 meter hoog. Dit zorgt voor geluidsoverlast waardoor de buren onder andere wakker van worden. Er is vooraf niks gemeld over mogelijke trillingen en eventuele geluidsoverlast bij lage temperaturen. Als ze mij dit hadden verteld dan had ik vooraf gemeld om misschien de WP ergens anders neer te zetten.Toppe schreef op dinsdag 20 december 2022 @ 16:20:
[...]
Ik vindt dit nogal makkelijk van je rechtsbijstandverzekering, hiermee hebben ze namelijk al de conclusie getrokken dat jou installatie niet voldoet aan de wettelijke eisen.
Tevens denk ik dat er twee dingen door elkaar heen worden gehaald, je hebt namelijk wettelijke richtlijnen waaraan een een warmtepomp moet voldoen qua geluidsopbrengst en jou probleem gaat specifiek om trillingen, die zullen niet of niet snel boven de toegestane decibel komen.
Jou installateur moet jou de garantie geven dat de warmtepomp niet boven de toegestane dB komt en heeft als taak jou te informeren over de beste installatie in jou situatie. Of je daarmee akkoord gaat of niet, de installateur voldoet onderaan z'n streep door jou te informeren over de gevolgen.
Wij hebben een soort gelijke situatie gehad:
Nieuwbouwwoning gekocht en vanaf moment één stond het buitendeel van de warmtepomp ingetekend op het platte dak. Ook tijdens het tekenen van de contracten en dergelijke.
Toen we voor het meerwerk gesprek langs gingen stond de buitenunit opeens aan de achtergevel ingetekend. Aannemer gaf aan dat er meerdere klachten zijn geweest over de warmtepomp op het platte dak en dat ze daarom besloten hebben deze niet meer op het dak te monteren.
Direct aangegeven dat we de koop per direct ontbinden als de aannemer hierin voet bij stuk houdt. Uiteindelijk is het, dus voor de bouw, al een juridisch getouwtrek geworden:
- Aannemer was al op de hoogte van deze problemen voordat wij getekend hebben.
- Aannemer kan dit alleen maar eenzijdig "verplicht" wijzigen indien er een technische beperking is.
Vervolgens heeft de aannemer ons een briefje laten ondertekenen waarin ze stellen geen enkele verantwoordelijkheid te dragen voor eventuele klachten over de warmtepomp.
Voor gelegd aan onze jurist en die moest wel lachen, in de basis hebben ze gelijk door ons dat te laten ondertekenen. Hiermee geven ze aan dat ze het met klem afraden.
Het briefje is alleen wat waard voor trillingen en niet voor geluidshinder: Vanuit de fabrikant wordt mogelijkheid tot het plaatsen van de buitenunit in de handleiding voorgeschreven waarbij enkel staat aangegeven dat er gekeken moet worden naar de omstandigheden.
Hier hebben we de aannemer mee geconfronteerd en die moest, na wat heen en weer trekken, toch echt schoorvoetend toegeven dat we inderdaad gelijk hebben: Enige waar we voor hebben getekend is dat we niet kunnen komen klagen als er teveel trillingen zijn, niets op het gebied met geluid.
Nu ik klaar ben: Volgens mij iets meer info dan nodig.
Conclusie: Hoe harder een WP moet werken hoe meer geluid hij zal produceren en dat heeft niet zoveel te maken met de installatie of met de kennis en kunde van je installateur.
Dus ja ik heb niet veel keuzes. Aan laten, zorgt voor een klacht van de buren. In de avond uit zetten zorgt voor een koud huis, die ik niet meer op temperatuur krijg. Ik kan je vertellen dat dit echt niet leuk was met een pasgeboren baby en een installateur die leuk verteld dat ik moet afwachten tot de volgende kou om te kijken of de trillingen terug komen.
Kort samengevat: ik snap dat trillingen normaal zijn. De trillingen zijn nu ook aanwezig. Ik vind dat verder geen probleem. De trillingen van vorige week waren veel heftiger, desondanks accepteerde ik het totdat de buren gingen klagen.
[ Voor 3% gewijzigd door weebeast op 20-12-2022 16:51 ]
Voor geluidssterkte (dB) zijn er wettelijke eisen maar voor zover ik weet zijn die er niet voor trillingen.weebeast schreef op dinsdag 20 december 2022 @ 16:32:
[...]
Er zit natuurlijk een verschil in trillingen. Het gaat hier om trillingen die ik zelfs op de eerste verdieping hoor en het gaat hier om een woning van 12 meter hoog. Dit zorgt voor geluidsoverlast waardoor de buren onder andere wakker van worden. Er is vooraf niks gemeld over mogelijke trillingen en eventuele geluidsoverlast bij lage temperaturen. Als ze mij dit hadden verteld dan had ik vooraf gemeld om misschien de WP ergens anders neer te zetten.
Dus ja ik heb niet veel keuzes. Aan laten, zorgt voor een klacht van de buren. In de avond uit zetten zorgt voor een koud huis, die ik niet meer op temperatuur krijg. Ik kan je vertellen dat dit echt niet leuk was met een pasgeboren baby en een installateur die leuk verteld dat ik moet afwachten tot de volgende kou om te kijken of de trillingen terug komen.
Dan kom je al snel uit op de vraag of er spraken is van onrechtmatige hinder, wat de daadwerkelijke overlast er van is en wat de consequenties zijn.
Het aantal ijsdagen in het jaar valt best mee, het KNMI registreert er slechts 'gemiddeld 10 per jaar' en dat zijn de momenten dat jou warmtepomp de meeste herrie maakt. Het gaat hier dus om 2.75% van het gehele jaar. Zijn die dagen vervelend? Zeker. Kan je het onder onrechtmatige hinder plakken? Ik vraag het me af.
Daarbij moet je ook kijken naar redelijkheid, jou buren kunnen niet verwachten dat jij €5000 kosten maakt om te zorgen dat ze minder overlast hebben.
Mijn advies? Nodig je buren en de installateur gelijktijdig uit, ze kunnen dan aan hem uitleggen wat hun ervaring is en ze horen dan meteen van de installateur welke opties jij hebt om hun overlast te verminderen.
Donstil: Je moet kopen wat je wilt hebben. Niet wat je nodig hebt!
Je hebt wel een punt. Voor nu heb ik de buren een bericht gestuurd. Voor de zekerheid staat de unit vanaf 20.00 tot 08.00 ingesteld op de siltste stand. We gaan het zien. Bedankt voor de hulp:DToppe schreef op dinsdag 20 december 2022 @ 17:00:
[...]
Voor geluidssterkte (dB) zijn er wettelijke eisen maar voor zover ik weet zijn die er niet voor trillingen.
Dan kom je al snel uit op de vraag of er spraken is van onrechtmatige hinder, wat de daadwerkelijke overlast er van is en wat de consequenties zijn.
Het aantal ijsdagen in het jaar valt best mee, het KNMI registreert er slechts 'gemiddeld 10 per jaar' en dat zijn de momenten dat jou warmtepomp de meeste herrie maakt. Het gaat hier dus om 2.75% van het gehele jaar. Zijn die dagen vervelend? Zeker. Kan je het onder onrechtmatige hinder plakken? Ik vraag het me af.
Daarbij moet je ook kijken naar redelijkheid, jou buren kunnen niet verwachten dat jij €5000 kosten maakt om te zorgen dat ze minder overlast hebben.
Mijn advies? Nodig je buren en de installateur gelijktijdig uit, ze kunnen dan aan hem uitleggen wat hun ervaring is en ze horen dan meteen van de installateur welke opties jij hebt om hun overlast te verminderen.
Heeft iemand zich hier al aan gewaagd? Hoe heb je het dan aangepakt?
Pas je op voor de brandveiligheid?Onk_the_Monk schreef op dinsdag 20 december 2022 @ 19:26:
Ik heb de leidingen die uit de unit vertrekken geïsoleerd tot aan de collectoren. Binnen in de unit zijn de koperen leidingen echter ook niet geïsoleerd. Isoleren gaat echter niet makkelijk omdat alles kort op elkaar zit en er veel componenten zitten.
Heeft iemand zich hier al aan gewaagd? Hoe heb je het dan aangepakt?
Donstil: Je moet kopen wat je wilt hebben. Niet wat je nodig hebt!
Wim,Wim schreef op maandag 12 december 2022 @ 14:46:
[...]
Goedemiddag,
Ik heb mijn instellingen ook in de sheet gezet. Wat me opvalt is dat zo ongeveer iedereen de stooklijn hanteert. Ik zit nu op vast (dus warmte vraag op kamerthermostaat).
Wat ik ook zie is dat modulatie vaak wordt uitgezet.
Zijn er niet een paar startpunten aan te geven waar een beginner (zoals ik) mee kan beginnen?
Dus bijv. stooklijn is zuiniger dan vraaggestuurd en zet modulatie uit want is niet energie zuinig etc.
Hoor graag van julliue.
In de instellingen zie ik dat jij een soortgelijke warmtepomp hebt als ik en zo ongeveer als enige de modulatie aan hebt staan bij dit type warmtepomp. Ervaar jij de problemen die andere hebben niet? Zoals dat de warmtepomp niet stopt bij de ingestelde kamertemperatuur? Hoor graag wat je ervaringen zijn.
En er lekker warmpjes bij zitten.
Uiteraard belangrijk! Isolatiemateriaal is insul tube wat ik heb gebruikt in de leidingen. Is moeilijk onbrandbaar volgens de brandclassificatie.
R7 5800X3D | RTX 3090 | C6H X370 | Evolv customloop | PV: 8500Wp ; 24x LG Neon2 ; SMA STP 8.0 | Daikin EHVX 6kW | custom smart grid + EVSE
In welk menu staat de optie afwijking kamersensor? Het menu van de binnenunit of de kamerthermostaat? Ik heb een Daikin altherma 3rw 6kw met een Madoka kamerthermostaat ( die volgens mij 1 graad afwijkt van de werkelijke temperatuur)Driek schreef op zondag 18 december 2022 @ 12:14:
Vraagje, ik moet onze theromsotaat altijd hoger zetten dan de daadwerkelijke temperatuur, dus om 21 te krijgen moet ik hem op 23 zetten.
Ik zie in in het menu de optie afwijking kamersensor, moet ik die dan op -2 of +2 zetten?
De spanning die de Altherma laat zien klopt niet, bij mij duikt die met regelmaat onder de 80. Vandaar dat ik hem handmatig heb ingevoerd. De afwijking die je dan hebt heb je altijd waardoor je alsnog weer een beeld krijgt van de COPM-spec schreef op dinsdag 20 december 2022 @ 22:39:
Ik heb met de kou van de afgelopen twee weken ook nog wat testwerk gedaan met continubedrijf. Dit tbv zo weinig mogelijk ontdooicycli. Ook s'nachts wel eens de thermostaat verlaagt om het verschil in verbruik te testen. Daarbij ook wat punten over de warmtepomp zelf die naar voren kwamen, meeste postief, en ook tot de conclusie gekomen dat het uitlezen van de Altherma 3 met een ESP32 en berekeningen van COP helaas niet zo betrouwbaar zijn. De uitgelezen stroomsterkte waar je dan van afhankelijk bent om het invertervermogen te bepalen lijkt niet altijd correct om te vermenigvuldigen met de spanning op de fase van de warmtepomp. Laat staan de 'N-phase' waarde van enkele tientallen tot zelfs boven de werkelijke netspanning Soms is de som van het vermogen te laag waardoor de berekende COP even piekt tussen ontdooicycli terwijl alle andere waarden ongewijzigd blijven. Of andersom een onmogelijk hoog vermogen, bijvoorbeeld op maximaal power SSW opwarmen tijdens vrieskou. Mijn bevindingen moet ik nog verder uitwerken en zal ik binnenkort even posten. Het was zeker even interessant om te zien hoe de warmtepomp bij flinke kou zijn werk deed.
Donstil: Je moet kopen wat je wilt hebben. Niet wat je nodig hebt!
Bij mij staat hij onder:grevelingen01 schreef op woensdag 21 december 2022 @ 00:15:
[...]
In welk menu staat de optie afwijking kamersensor? Het menu van de binnenunit of de kamerthermostaat? Ik heb een Daikin altherma 3rw 6kw met een Madoka kamerthermostaat ( die volgens mij 1 graad afwijkt van de werkelijke temperatuur)
kamer> doorklikken waar je de thermostaat temp ziet > naar beneden scrollen
Tijd van werken, tijd van rusten
Dat is zoals ik aangaf inderdaad een aparte waarde.Toppe schreef op woensdag 21 december 2022 @ 07:26:
[...]
De spanning die de Altherma laat zien klopt niet, bij mij duikt die met regelmaat onder de 80. Vandaar dat ik hem handmatig heb ingevoerd. De afwijking die je dan hebt heb je altijd waardoor je alsnog weer een beeld krijgt van de COP
R7 5800X3D | RTX 3090 | C6H X370 | Evolv customloop | PV: 8500Wp ; 24x LG Neon2 ; SMA STP 8.0 | Daikin EHVX 6kW | custom smart grid + EVSE
Ben je er al achter hoe je een externe thermostaat kan aansluiten? In de handleiding wordt wel gesproken over een externe kamerthermostaat. Daar staat bij dat dit alleen hun eigen KRTW of KRTR mag zijn. Maar ik verwacht dat elke thermostaat daar wel op kan schakelen.!null schreef op dinsdag 13 december 2022 @ 10:52:
Ik check de Daikin Altherma 3M (monoblock) installatiemanual, en ik snap niet hoe een thermostaat aangesloten moet worden. Dat zou toch heel simpel moeten zijn.
Er staat wel iets over "De AAN/UIT-output van de ruimtekoeling/verwarming aansluiten" maar dit is een output en sowieso maar 2 draden?
Ik verwacht ergens 2 maal 230v of 24v input voor koelen en verwarmen.
Moet ik hiervoor dan de EKRP1HBAA input/output printplaat gebruiken?
Ik verwacht zelf gewoon een zone regeling toe te passen die alleen de Daikin vertelt om te koelen of te verwarmen. Wellicht kan het ook wel met Daikin, maar het is erg onduidelijk.
Dit is bij andere merken veel duidelijker gedocumenteerd.
/f/image/VtItsGv4IQNclRnsfeaMxKxQ.png?f=fotoalbum_large)
/f/image/lJQHTXV0pF5vMd86X85mA4qd.png?f=fotoalbum_large)
2600WP | Zwolle | Zuid Oost 135° | Helling 12.5° | PV Output
Ja klopt. Het is alsvolgt: 35 = Heat, 34 = Cool, 30 = COM.crepsly schreef op woensdag 21 december 2022 @ 10:19:
[...]
Ben je er al achter hoe je een externe thermostaat kan aansluiten? In de handleiding wordt wel gesproken over een externe kamerthermostaat. Daar staat bij dat dit alleen hun eigen KRTW of KRTR mag zijn. Maar ik verwacht dat elke thermostaat daar wel op kan schakelen.
[Afbeelding]
[Afbeelding]
Dit is waarschijnlijk voor alle Altherma 3M's zo.
:fill(white):strip_exif()/f/image/AYmHCKbxkwrfJW7HxH0WbStU.png?f=user_large)
Ik ga waarschijnlijk een Plugwise set erop zetten met 2 zones.
Ampera-e (60kWh) -> (66kWh)
Uit welke handleiding komt dat plaatje?!null schreef op woensdag 21 december 2022 @ 11:42:
[...]
Ja klopt. Het is alsvolgt: 35 = Heat, 34 = Cool, 30 = COM.
Dit is waarschijnlijk voor alle Altherma 3M's zo.
[Afbeelding]
Ik ga waarschijnlijk een Plugwise set erop zetten met 2 zones.
2600WP | Zwolle | Zuid Oost 135° | Helling 12.5° | PV Output
Komt schijnbaar uit het databook van de warmtepomp, verkrijgbaar op my.daikin.nl waar je een account voor moet hebben.
Heb ik ook niet, ik heb het aan Daikin support gevraagd.
Ampera-e (60kWh) -> (66kWh)
Ik heb het Engelstalige databook gevonden, te downloaden via: https://source.thenbs.com...jEX/poe2atrBMq17xTiZafzcj!null schreef op woensdag 21 december 2022 @ 13:54:
[...]
Komt schijnbaar uit het databook van de warmtepomp, verkrijgbaar op my.daikin.nl waar je een account voor moet hebben.
Heb ik ook niet, ik heb het aan Daikin support gevraagd.
Hmm, toch niet. Dit is blijkbaar alleen technical data. Edit2: toch het goede bestand op pagina 34 staat het 👌
[ Voor 9% gewijzigd door crepsly op 21-12-2022 18:39 ]
2600WP | Zwolle | Zuid Oost 135° | Helling 12.5° | PV Output
👍👍 Werkt !! Weer iets geleerd, dank jeDriek schreef op woensdag 21 december 2022 @ 08:34:
[...]
Bij mij staat hij onder:
kamer> doorklikken waar je de thermostaat temp ziet > naar beneden scrollen
Heb dezelfde ervaring, echter de netspanning fluctueert ook. Ik gebruik als spanning bron een zelfgemaakte en met een multimeter geeikte emon probe. Ik heb een aantal Athom, Zwave stekkers en mijn omvormers die de spanning meten. Alle metingen liggen dicht bij elkaar en geven een reël beeld van de netspanning.Toppe schreef op woensdag 21 december 2022 @ 07:26:
[...]
De spanning die de Altherma laat zien klopt niet, bij mij duikt die met regelmaat onder de 80. Vandaar dat ik hem handmatig heb ingevoerd. De afwijking die je dan hebt heb je altijd waardoor je alsnog weer een beeld krijgt van de COP
En er lekker warmpjes bij zitten.
klopt het dat deze warmtepomp intern alleen de plaats inneemt van de cv ketel omdat hij deze ook vervangt .
En is er iemand die deze wp all wat langer bezit. en daardoor een real case idee heeft wat betreft gas vermindering en electriciteit verbruik ten opzichte van voor de pomp. en hoe fucntioneerde hij de afgelopen weken bij het koude weer. kon hij lang zelf door ?
voorbeeld 1000m3 naar 400m3 en 2500 naar 5000 kwh bij voorbeeld
[ Voor 10% gewijzigd door michielsweb op 22-12-2022 21:03 ]
Dit onderwerp gaat over volledige warmtepompen van Daikin, dus 0m3 gas.michielsweb schreef op donderdag 22 december 2022 @ 21:02:
beste mensen een kleine vraag,
klopt het dat deze warmtepomp intern alleen de plaats inneemt van de cv ketel omdat hij deze ook vervangt .
En is er iemand die deze wp all wat langer bezit. en daardoor een real case idee heeft wat betreft gas vermindering en electriciteit verbruik ten opzichte van voor de pomp. en hoe fucntioneerde hij de afgelopen weken bij het koude weer. kon hij lang zelf door ?
voorbeeld 1000m3 naar 400m3 en 2500 naar 5000 kwh bij voorbeeld
De grootte van de Altherma warmtepomp is ongeveer die van een grote koelkast (180x60x60cm).
Asustor AS6704T (32GB, 4x16TB MG08), OpenWrt (3x GL.iNet Flint 2 MT6000), Lyrion Media Server, Odroid H2/N2+/C4/C2, DS918+ (4x8TB WD RED)
oh excuus ik dacht dat altherma algemeen was niet alleen de full electric mijn nederige excuusVideopac schreef op donderdag 22 december 2022 @ 21:05:
[...]
Dit onderwerp gaat over volledige warmtepompen van Daikin, dus 0m3 gas.
De grootte van de Altherma warmtepomp is ongeveer die van een grote koelkast (180x60x60cm).
De hybrid heet ook Altherma maar heeft een eigen topic, genoeg voorbeelden daar. Bij de split versie is de binnen-unit formaat forse (dubbeldikke) CV ketel.michielsweb schreef op donderdag 22 december 2022 @ 22:54:
oh excuus ik dacht dat altherma algemeen was niet alleen de full electric mijn nederige excuus
Daikin 2x8kW EBLA08E3V3+EHYHBX08AAV3+EKHWS200D3V3 - P1P2MQTT bridge - HA - USBtin - Zehnder Q600 / gasloos
Mijn verbruik op deze twee dagen was nagenoeg gelijk. Iets meer dan 11kWh.Onk_the_Monk schreef op vrijdag 23 december 2022 @ 00:40:
Ik had woensdag 4 kwh verbruik en donderdag 9kwh verbruik. Buitentemperatuur was gelijkaardig. Enig idee waarom dit zo een verschil is. Ik had net deze dagen geen esp altherma aanhangen.
En er lekker warmpjes bij zitten.
en je zou het zelf ook wel eens kunnen hebben over de split versie onderaan de pagina staan nl 3 varianten split (wand) vs vloermodel en het vloermodel is type koelkast en de split is iets van een cv ketel maat maar deze laatste is dus in pricinpe een full electric oplossing, alleen hier moet je nog iets bedenken voor het warme water (via een los voorraad vat of een wpboiler).
https://www.daikin.nl/nl_...re/daikin_altherma_3.html
Ik weet niet precies wat je vraag is dus :-)
ik heb ooit deze gevonden onderaan https://www.waermepumpen-...ndex.php?button=verbrauch maar hier op tweakers is nog iets wat erop lijkt van forum leden wat ik zo snel even niet kan vinden natuurlijk
Gevonden :-) https://ateliervanwolde.nl/downloaden-wp/
APS QS1 en Y600 3*340w 38graden en 3*340w 20Graden alles naar het Oosten 92 graden. Zuid set sma sunnyboy 2100b 8*255w 38 graden 178graden zuid || Warmtepomp onder cnstructie Panasonic MDC 9kw j-series enkel radiatoren maar lage temperaturen
/f/image/6g94r3yZxAc4T5jwMU4Go0T3.png?f=fotoalbum_large)
zie het plaatje,dit zijn echt intervallen van uren, waarbij het voorkomt dat hij van 6pm tot 1am hij dus stilstaat.
Is dat bij jullie ook zo?
Tijd van werken, tijd van rusten
Je hebt je thermostaat altijd op hetzelfde setpoint staan? Geen graad lager 's nachts? Dan kan dit kloppen. Dan heb je een goed geisoleerd huis (niet werken en dus afkoelen tot SP - 0.5 gr) en een mooie lage stooklijn (werken en opwarmen tot SP + 0.5 gr.).Driek schreef op vrijdag 23 december 2022 @ 13:31:
wat mij opvalt is dat mijn WP grote intervallen heeft in werken niet werken. Ik had verwacht dat dit kleinere intervallen zouden zijn.
[Afbeelding]
zie het plaatje,dit zijn echt intervallen van uren, waarbij het voorkomt dat hij van 6pm tot 1am hij dus stilstaat.
Is dat bij jullie ook zo?
Of bedoel je iets anders?
Onze hybride warmtepomp neemt idd de plaats in van de oude CV ketel. In feite zitten de interne unit van de WP en de CV ‘piggy-back’ op elkaar.michielsweb schreef op donderdag 22 december 2022 @ 21:02:
beste mensen een kleine vraag,
klopt het dat deze warmtepomp intern alleen de plaats inneemt van de cv ketel omdat hij deze ook vervangt .
En is er iemand die deze wp all wat langer bezit. en daardoor een real case idee heeft wat betreft gas vermindering en electriciteit verbruik ten opzichte van voor de pomp. en hoe fucntioneerde hij de afgelopen weken bij het koude weer. kon hij lang zelf door ?
voorbeeld 1000m3 naar 400m3 en 2500 naar 5000 kwh bij voorbeeld
Hoe de verhouding uitpakt tussen kWh verbruik van de WP en gasverbruik van de CV ketel, is grotendeels afhankelijk van de keuze die je zelf maakt. Ons ‘evenwichtspunt’ waarbij de CV gaat werken voor de verwarming, ligt bij een buitentemperatuur van -5 graden. Daardoor hebben we in heel 2022 niet meer gebruikt dan enkele tientallen m3 gas voor verwarming en nog eens zo’n 130 m3 voor warm water in de badkamer.
Het aantal kWh voor de warmtepomp houd ik apart bij met een kWh meter. Dit jaar kom ik aan bijna 4.000 kWh. Doordat we een groot aantal zonnepanelen hebben, en dus een lage prijs per kWh, blijven onze energiekosten daarmee heel laag. We hebben een vrijstaand huis uit 1997 met zo’n 220 m2 vloeroppervlakte. Je verbruik zal immers behoorlijk afhankelijk zijn van het type huis dat je hebt en de mate van isolatie.
[ Voor 10% gewijzigd door jdbiggelaa op 23-12-2022 14:50 ]
Die grote intervallen ontstaan door de grote hysterese op de temperatuurregeling van de kamerthermostaat. Als je thermostaat bijvoorbeeld op 20 graden staat, moet je kamer eerst afkoelen tot 19,5 graden voordat de warmtepomp start en die blijft in één ruk doorgaan (defrosten uitgezonderd) tot je kamertemperatuur is gestegen tot 20,5 graden. Daarna koelt het langzaam af (afhankelijk van de isolatie en de buitentemperatuur en wind) tot de cyclus opnieuw start bij 19,5 graden.Driek schreef op vrijdag 23 december 2022 @ 13:31:
wat mij opvalt is dat mijn WP grote intervallen heeft in werken niet werken. Ik had verwacht dat dit kleinere intervallen zouden zijn.
[Afbeelding]
zie het plaatje,dit zijn echt intervallen van uren, waarbij het voorkomt dat hij van 6pm tot 1am hij dus stilstaat.
Is dat bij jullie ook zo?
thermostaat staat altijd op 1 punt, en inderdaad een goed geisoleerd huis. bj 2019 en volledig dichtgepurred (luchtdicht)MajaMestreech schreef op vrijdag 23 december 2022 @ 14:07:
[...]
Je hebt je thermostaat altijd op hetzelfde setpoint staan? Geen graad lager 's nachts? Dan kan dit kloppen. Dan heb je een goed geisoleerd huis (niet werken en dus afkoelen tot SP - 0.5 gr) en een mooie lage stooklijn (werken en opwarmen tot SP + 0.5 gr.).
Of bedoel je iets anders?
Mooi dat dit dan een goed beeld is. Als ik het goed samenvat, het koelt dus heel rustig af, en daarna warmt de WP hem rustig bij. Dus de stooklijn (heb ik onlangs iets verlaagd) doet dat dus goed.
Oja, het verwarmen doet hij met ongeveer een continue verbruik van 500W.
Mooi dus.
[ Voor 4% gewijzigd door Driek op 23-12-2022 15:20 ]
Tijd van werken, tijd van rusten
Wij zijn ons al enige tijd aan het voorbereiden om binnen nu en 1-2 jaar van het gas af te gaan.
Begin januari worden er extra zonnepanelen gelegd, de meterkast is uitgebreid, en volgende week komt Enexis voor de uitbreiding van 1 naar 3 fasen.
Ook al enige tijd aan het oriënteren voor een warmtepomp. Veel interesse in de Daikin Atherma LT3.
Lastig om installateurs te vinden om te vergelijken.
Een installateur heeft wel gereageerd en ik hoop op jullie advies en mening over hun voorstel.
Onze situatie:
Vrijstaand huis van 2001, energielabel A, zeer goed geïsoleerd.
Gasverbruik afgelopen jaren tussen de 1200-1300 m3 pj ( zal nu zeker minder zijn ivm zuiniger stoken)
Zowel beneden als op de verdieping vloerverwarming, geen radiatoren. Vloeroppervlakte 180m2
Aanvoertemperatuur sinds enkele maanden op 32 graden. Geen probleem om het de afgelopen koude weken het 20 graden te krijgen.
Wij gaan het niet zelf installeren.
We willen een boilervat van 230 liter, zijn met 2 volwassenen.
Buffervat volgens mij niet nodig.
Volgens koevlaasmethode hebben we voldoende aan 7,5 kWh
Nu hebben we 2 offertes gehad, 1 voor een 7,5 kW, op mijn verzoek, maar de installateur adviseert op basis van berekening van 75 Watt per vierkante meter een 16 kW.
Zij offreren:
1. Daikin Altherma LT split ERLA11-16DV3 voor € 14.215,00
2. Daikin Altherma LT split ERGA-EV ERGA06-08EV voor € 17.925,00
Beide specificaties beslaan 109 pagina’s, en is erg zware stof ;-) , dus ik hoop met jullie hulp en inzichten al tips en adviezen en hulp te krijgen of dit een goed voorstel is en of mijn beredenering klopt dat een 7,5 kW zonder buffervat voor ons voldoende is.
Alvast dank voor het meedenken.
Ik heb de stooklijn dusdanig verlaagd zodat er eigenlijk de gehele dag verwarmd wordt. Het kamerthermostaat schema staat op werkdagen van 5.30h - 22:00h op 20 graden en 's nachts op 19 graden. Streven is om de gehel dag langzaam te verwarmen zodat pas om 22:00h de 20.5 graden bereikt wordt. Lekker zuinig: met deze temperaturen van 10 graden draait de WP 500 W / uur en toen het onder nul was vorige week 2000 Watt / uur. Vorige week was dus een dure week :-)Driek schreef op vrijdag 23 december 2022 @ 15:14:
[...]
thermostaat staat altijd op 1 punt, en inderdaad een goed geisoleerd huis. bj 2019 en volledig dichtgepurred (luchtdicht)
Mooi dat dit dan een goed beeld is. Als ik het goed samenvat, het koelt dus heel rustig af, en daarna warmt de WP hem rustig bij. Dus de stooklijn (heb ik onlangs iets verlaagd) doet dat dus goed.
Mooi dus.
ok, de mijne doet nu ook 500W bij verwarmen, vorige week ook iets hogerMajaMestreech schreef op vrijdag 23 december 2022 @ 15:20:
[...]
Ik heb de stooklijn dusdanig verlaagd zodat er eigenlijk de gehele dag verwarmd wordt. Het kamerthermostaat schema staat op werkdagen van 5.30h - 22:00h op 20 graden en 's nachts op 19 graden. Streven is om de gehel dag langzaam te verwarmen zodat pas om 22:00h de 20.5 graden bereikt wordt. Lekker zuinig: met deze temperaturen van 10 graden draait de WP 500 W / uur en toen het onder nul was vorige week 2000 Watt / uur. Vorige week was dus een dure week :-)
Maar stooklijn kan dus nog iets lager om hem iets langer aan het werk te zetten met minder wattage.
Tijd van werken, tijd van rusten
Vandaag terug maar 3 kwh. Raar die ene piek. Vraag me af van waar dat komt.edautz schreef op vrijdag 23 december 2022 @ 07:10:
[...]
Mijn verbruik op deze twee dagen was nagenoeg gelijk. Iets meer dan 11kWh.
Iemand enig idee wat dit kan zijn? Error nooit eerder gehad.
Toevallig iets van warm water getapt tijdens de desinfectiecyclus? Ik had daar vorige week ook een keer last van en toen bleek m'n vriendin warm water te hebben gebruikt tijdens het proces.Onk_the_Monk schreef op vrijdag 23 december 2022 @ 22:27:
Ik heb AH-00 desinfectie niet gehaald gehad deze namiddag. Terwijl als ik tanktemperatuur zie is deze toch uren aan eens stuk 60 graden geweest. Ik heb hem dan deze avond nog eens herstart en opnieuw krijg ik deze error. Temperatuur is om 20:00 direct naar 60 graden gegaan en staat er nu nog op.
Iemand enig idee wat dit kan zijn? Error nooit eerder gehad.
Weet weinig, leert veel
De oplossingsrichting is om je stooklijn te optimaliseren, en daarbij modulatie [8-05]/A.3.1.1.5 aan te zetten (default aan), evt modulatie-maximum aan te passen ([8-06] kan tot max 10C), of om de stap te zetten op aanvoerwatertemperatuur te gaan regelen ipv op kamerthermostaat als je bereid bent AWT af en toe wat handmatig of met domotica automatisch aan te passen.Driek schreef op vrijdag 23 december 2022 @ 13:31:
wat mij opvalt is dat mijn WP grote intervallen heeft in werken niet werken. Ik had verwacht dat dit kleinere intervallen zouden zijn.
Daikin 2x8kW EBLA08E3V3+EHYHBX08AAV3+EKHWS200D3V3 - P1P2MQTT bridge - HA - USBtin - Zehnder Q600 / gasloos
De desinfectierun in de nacht laten draaien en je hebt er nooit last van. Daarnaast is het douchen in de ochtend na die desinfectierun dan ook extra aangenaam omdat het water dan gewoon warmer is.Onk_the_Monk schreef op vrijdag 23 december 2022 @ 22:27:
Ik heb AH-00 desinfectie niet gehaald gehad deze namiddag. Terwijl als ik tanktemperatuur zie is deze toch uren aan eens stuk 60 graden geweest. Ik heb hem dan deze avond nog eens herstart en opnieuw krijg ik deze error. Temperatuur is om 20:00 direct naar 60 graden gegaan en staat er nu nog op.
Iemand enig idee wat dit kan zijn? Error nooit eerder gehad.
Ik heb even een nieuw topic aangemaakt.jolandacb schreef op vrijdag 23 december 2022 @ 15:14:
Goedemiddag,
Wij zijn ons al enige tijd aan het voorbereiden om binnen nu en 1-2 jaar van het gas af te gaan.
Begin januari worden er extra zonnepanelen gelegd, de meterkast is uitgebreid, en volgende week komt Enexis voor de uitbreiding van 1 naar 3 fasen.
Ook al enige tijd aan het oriënteren voor een warmtepomp. Veel interesse in de Daikin Atherma LT3.
Lastig om installateurs te vinden om te vergelijken.
Een installateur heeft wel gereageerd en ik hoop op jullie advies en mening over hun voorstel.
Onze situatie:
Vrijstaand huis van 2001, energielabel A, zeer goed geïsoleerd.
Gasverbruik afgelopen jaren tussen de 1200-1300 m3 pj ( zal nu zeker minder zijn ivm zuiniger stoken)
Zowel beneden als op de verdieping vloerverwarming, geen radiatoren. Vloeroppervlakte 180m2
Aanvoertemperatuur sinds enkele maanden op 32 graden. Geen probleem om het de afgelopen koude weken het 20 graden te krijgen.
Wij gaan het niet zelf installeren.
We willen een boilervat van 230 liter, zijn met 2 volwassenen.
Buffervat volgens mij niet nodig.
Volgens koevlaasmethode hebben we voldoende aan 7,5 kWh
Nu hebben we 2 offertes gehad, 1 voor een 7,5 kW, op mijn verzoek, maar de installateur adviseert op basis van berekening van 75 Watt per vierkante meter een 16 kW.
Zij offreren:
1. Daikin Altherma LT split ERLA11-16DV3 voor € 14.215,00
2. Daikin Altherma LT split ERGA-EV ERGA06-08EV voor € 17.925,00
Beide specificaties beslaan 109 pagina’s, en is erg zware stof ;-) , dus ik hoop met jullie hulp en inzichten al tips en adviezen en hulp te krijgen of dit een goed voorstel is en of mijn beredenering klopt dat een 7,5 kW zonder buffervat voor ons voldoende is.
Alvast dank voor het meedenken.
Wellicht is mijn vraag daar beter op z'n plek.
Wellicht handig om die link even in je post te zettenjolandacb schreef op zaterdag 24 december 2022 @ 10:31:
[...]
Ik heb even een nieuw topic aangemaakt.
Wellicht is mijn vraag daar beter op z'n plek.
Donstil: Je moet kopen wat je wilt hebben. Niet wat je nodig hebt!
Ja dat zou misschien wel kunnen. Eerste keer douch denk ik. Tweede keer kan de afwasmachine aangestaan hebben (hangt aan warm water). Maar de temperatuur in de tank is niet gezakt desondanks.Ottie93 schreef op vrijdag 23 december 2022 @ 22:53:
[...]
Toevallig iets van warm water getapt tijdens de desinfectiecyclus? Ik had daar vorige week ook een keer last van en toen bleek m'n vriendin warm water te hebben gebruikt tijdens het proces.
Klopt maar ik wil mijn zonne energie gebruiken voor de désinfectie run. Daarom heb ik hem op de middag opstaan.hijlko.roosjen schreef op zaterdag 24 december 2022 @ 09:50:
[...]
De desinfectierun in de nacht laten draaien en je hebt er nooit last van. Daarnaast is het douchen in de ochtend na die desinfectierun dan ook extra aangenaam omdat het water dan gewoon warmer is.
Goed plan.Toppe schreef op zaterdag 24 december 2022 @ 10:36:
[...]
Wellicht handig om die link even in je post te zetten
Daikin Altherma LT 3: 7,5 of 16 kW?
Idem hier, heb hem op dinsdag middag 14:00 staan dat is een moment dat ik zeker weet dat er niemand iets af tapt.Onk_the_Monk schreef op zaterdag 24 december 2022 @ 10:39:
[...]
Klopt maar ik wil mijn zonne energie gebruiken voor de désinfectie run. Daarom heb ik hem op de middag opstaan.
Bij onze hoge temperatuur warmtepomp waren inderdaad kleinere stappen te zienDriek schreef op vrijdag 23 december 2022 @ 13:31:
Ik had verwacht dat dit kleinere intervallen zouden zijn.
Hieronder zie je het resultaat van optimalisatie stookcurve.arnoldniessen schreef op zaterdag 24 december 2022 @ 07:34:
De oplossingsrichting is om je stooklijn te optimaliseren, en daarbij modulatie [8-05]/A.3.1.1.5 aan te zetten
Het voorbeeld is wat extreem omdat hij bij ons niet op weersafhankelijk stond.
Interessant echter om te zien dat dit een zeer grote effect heeft op het stroom verbruik bij twee vergelijkbare periodes van 6uur
:strip_exif()/f/image/DorzSI2FIN95ectlezxe4CNB.jpg?f=fotoalbum_large)
De warmtepomp draait dus veel langer, maar veel efficiënter blijkbaar
ah mooi, ik zal eens kijken of ik de stooklijn nog lager kan zetten. Had hem al iets verlaagd.proozen schreef op zaterdag 24 december 2022 @ 13:24:
[...]
Bij onze hoge temperatuur warmtepomp waren inderdaad kleinere stappen te zien
[...]
Hieronder zie je het resultaat van optimalisatie stookcurve.
Het voorbeeld is wat extreem omdat hij bij ons niet op weersafhankelijk stond.
Interessant echter om te zien dat dit een zeer grote effect heeft op het stroom verbruik bij twee vergelijkbare periodes van 6uur
[Afbeelding]
De warmtepomp draait dus veel langer, maar veel efficiënter blijkbaar
Wat betekent dit: daarbij modulatie [8-05]/A.3.1.1.5 aan te zetten
Is die 8-05 een menu keuze?
Tijd van werken, tijd van rusten
Dat is hier moeilijk, kan geen vaste dag zeggen waarop niemand thuis is. We werken allebij 4/5, samen met thuiswerk, verlofdagen en de ouders die een dag per week bij ons komen babysitten door de dag is het moeilijk een dag te kiezen dat er niemand is.derubenstavast schreef op zaterdag 24 december 2022 @ 11:54:
[...]
Idem hier, heb hem op dinsdag middag 14:00 staan dat is een moment dat ik zeker weet dat er niemand iets af tapt.
Maar dacht gelezen te hebben in de daikin handleiding dat als de temp 5 graden onder setpunt komt na opwarming tot 60 de stap dan opnieuw gestart word. Maar dat is zelfs niet het geval. Temperatuur blijft mooi constant op 60 voor verschillende uren.
Zonder modulatie volgt de ingestelde aanvoerwatertemperatuur exact de stookcurveDriek schreef op zaterdag 24 december 2022 @ 13:27:
Wat betekent dit: daarbij modulatie [8-05]/A.3.1.1.5 aan te zetten
Is die 8-05 een menu keuze?
Met modulatie gooit de pomp er nog een berekening overheen en wijkt deze iets af
Deze modulatie instelling zal te vinden zijn onder hoofdzone nadat je als installateur bent ingelogd
[8-05] refereert naar de overzichtstabel in het "overzicht instellingen" menu
Hier zou ik niet aankomen omdat je ongecontroleerd instellingen kunt wijzigen die niet via een menu zijn terug te zetten
[ Voor 3% gewijzigd door proozen op 24-12-2022 13:40 ]
[ Voor 99% gewijzigd door proozen op 24-12-2022 13:51 ]
modulatie staat op Neeproozen schreef op zaterdag 24 december 2022 @ 13:39:
[...]
Zonder modulatie volgt de ingestelde aanvoerwatertemperatuur exact de stookcurve
Met modulatie gooit de pomp er nog een berekening overheen en wijkt deze iets af
Deze modulatie instelling zal te vinden zijn onder hoofdzone nadat je als installateur bent ingelogd
[8-05] refereert naar de overzichtstabel in het "overzicht instellingen" menu
Hier zou ik niet aankomen omdat je ongecontroleerd instellingen kunt wijzigen die niet via een menu zijn terug te zetten
Wat gebeurt er deze als ik deze op Ja zet?
Tijd van werken, tijd van rusten
Dan wordt de aanvoerwatertemperatuur bepaald op basis van de stooklijn, zoals altijd, maar wel aangepast om te voorkomen dat de kamertemperatuur te veel afwijkt van de gewenste temperatuur. Default zou deze al op Ja moeten staan (althans bij mij). [8-06] bepaalt de maximale afwijking, default 5, maar kan tot 10.Driek schreef op zaterdag 24 december 2022 @ 14:14:
modulatie staat op Nee
Wat gebeurt er deze als ik deze op Ja zet?
Daikin 2x8kW EBLA08E3V3+EHYHBX08AAV3+EKHWS200D3V3 - P1P2MQTT bridge - HA - USBtin - Zehnder Q600 / gasloos
Hou in de gaten of de WP niet blijft door verwarmen als SP + 0,5 graden is bereikt. Bij de meesten is dat het geval en zetten modulatie dan ook weer uit.arnoldniessen schreef op zaterdag 24 december 2022 @ 16:28:
[...]
Dan wordt de aanvoerwatertemperatuur bepaald op basis van de stooklijn, zoals altijd, maar wel aangepast om te voorkomen dat de kamertemperatuur te veel afwijkt van de gewenste temperatuur. Default zou deze al op Ja moeten staan (althans bij mij). [8-06] bepaalt de maximale afwijking, default 5, maar kan tot 10.
/f/image/j3vwwTziMNmdt04qlXHpd7Qy.png?f=fotoalbum_large)
Vraagje, als ik naar het verbuik van de inverter kijk, dan zijn er tijden dat hij redelijk stabiel 450w verbruik. En er zijn tijden dat hij van hoog naar laag etc springt.
Mij lijkt een stabiel verbruik het efficitientst. Enig idee wat het andere gedrag kan verklaren, en hoe ik dan kan voorkomen?
Tijd van werken, tijd van rusten
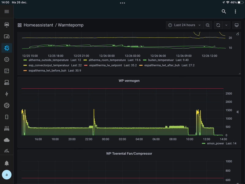
Driek schreef op maandag 26 december 2022 @ 11:12:
[Afbeelding]
Vraagje, als ik naar het verbuik van de inverter kijk, dan zijn er tijden dat hij redelijk stabiel 450w verbruik. En er zijn tijden dat hij van hoog naar laag etc springt.
Mij lijkt een stabiel verbruik het efficitientst. Enig idee wat het andere gedrag kan verklaren, en hoe ik dan kan voorkomen?
/f/image/wQKtEKV0hxBPHCoTo1VBQfV5.png?f=fotoalbum_large)
Ik zou even naar je stooklijn kijken. Ik denk dat deze te hoog staat, waardoor de Wp op de thermostaat uitschakelt en begint te pendelen.
En er lekker warmpjes bij zitten.
Welke thermostaat gebruik je?Driek schreef op maandag 26 december 2022 @ 11:12:
[Afbeelding]
Vraagje, als ik naar het verbuik van de inverter kijk, dan zijn er tijden dat hij redelijk stabiel 450w verbruik. En er zijn tijden dat hij van hoog naar laag etc springt.
Mij lijkt een stabiel verbruik het efficitientst. Enig idee wat het andere gedrag kan verklaren, en hoe ik dan kan voorkomen?
Het apparaat heeft 7,5 kW en 230 L boiler.
Verwarmen en koelen.
Daikin EHVX08S23E6V
Daikin ERGA08EVH
19500k.
Inclusief installatie + alle elektra.
Exclusief subsidie.
[ Voor 4% gewijzigd door Atomius op 26-12-2022 18:43 ]
Behoorlijk prijzig volgens mij. Ik heb mei dit jaar 12,5k betaald voor 8kw met koel functie en 300L boiler (moet nog geïnstalleerd worden). Zonder buffervat overigens, geen idee of dat bij jou erbij zit, en hoeveel dat extra zou kosten.Atomius schreef op maandag 26 december 2022 @ 18:41:
Weet iemand of dit een beetje een marktconforme prijs is voor een warmtepomp deze dagen?
Het apparaat heeft 7,5 kW en 230 L boiler.
Verwarmen en koelen.
Daikin EHVX08S23E6V
Daikin ERGA08EVH
19500k.
Inclusief installatie + alle elektra.
Exclusief subsidie.
Tja hij kan hem wel volgende week installeren, had hem over van een andere klant. Dus gelukje maar wel tegen een prijs..?danny.s schreef op maandag 26 december 2022 @ 19:31:
[...]
Behoorlijk prijzig volgens mij. Ik heb mei dit jaar 12,5k betaald voor 8kw met koel functie en 300L boiler (moet nog geïnstalleerd worden). Zonder buffervat overigens, geen idee of dat bij jou erbij zit, en hoeveel dat extra zou kosten.
Waarom zou je een buffervat willen?
Niet normaal deze prijs, snel verder kijken!Atomius schreef op maandag 26 december 2022 @ 18:41:
Weet iemand of dit een beetje een marktconforme prijs is voor een warmtepomp deze dagen?
Het apparaat heeft 7,5 kW en 230 L boiler.
Verwarmen en koelen.
Daikin EHVX08S23E6V
Daikin ERGA08EVH
19500k.
Inclusief installatie + alle elektra.
Exclusief subsidie.
2600WP | Zwolle | Zuid Oost 135° | Helling 12.5° | PV Output
Dit is denk ik de enigste installateur die én een warmtepomp ‘over’ heeft én die tijd heeft.Atomius schreef op maandag 26 december 2022 @ 20:04:
[...]
Tja hij kan hem wel volgende week installeren, had hem over van een andere klant. Dus gelukje maar wel tegen een prijs..?
Waarom zou je een buffervat willen?
Donstil: Je moet kopen wat je wilt hebben. Niet wat je nodig hebt!
De warmtepomp stopt wel bij ingeschakelde modulatie maar dan pas bij +1 ipv +0,5 hysterese op de kamerthermostaat. De onderwaarde van -0,5 blijft wel behouden.MajaMestreech schreef op zondag 25 december 2022 @ 16:43:
[...]
Hou in de gaten of de WP niet blijft door verwarmen als SP + 0,5 graden is bereikt. Bij de meesten is dat het geval en zetten modulatie dan ook weer uit.
Is de ingestelde kamertemperatuur bijvoorbeeld 20,5°C dan start de warmtepomp bij 20,0°C en stopt bij 21,5°C(*). Richting het vriespunt is de minimale warmteopbrengst in mijn situatie wel voldoende om rustig 24/7 te blijven draaien op modulatie met zo weinig mogelijk ontdooicycli. Dan blijft de kamertemperatuur wel netjes rond de ingestelde waarde.
Ik was nog bezig meer van mijn bevindingen van de afgelopen koude periode te verwerken en nog te posten maar dat heeft wat vertraging opgelopen. Komt er nog aan.
* werkelijke kamertemperatuur. Madoka kamerthermostaat wijkt een extra +0,6 af bij inschakeling (blauwe LED aan) en geeft dan al 22°C weer. Waarschijnlijk door interne warmte, misschien van de LED verlichting. De warmtepomp rekent dit niet mee, alleen de weergave is dus hoger. Dit staat los van de correctie op de kamertemperatuur, die heb ik op -1,5°C staan.
[ Voor 15% gewijzigd door M-spec op 26-12-2022 20:55 ]
R7 5800X3D | RTX 3090 | C6H X370 | Evolv customloop | PV: 8500Wp ; 24x LG Neon2 ; SMA STP 8.0 | Daikin EHVX 6kW | custom smart grid + EVSE
heb hetzelfde model besteld....12,8k exc subsidieAtomius schreef op maandag 26 december 2022 @ 18:41:
Weet iemand of dit een beetje een marktconforme prijs is voor een warmtepomp deze dagen?
Het apparaat heeft 7,5 kW en 230 L boiler.
Verwarmen en koelen.
Daikin EHVX08S23E6V
Daikin ERGA08EVH
19500k.
Inclusief installatie + alle elektra.
Exclusief subsidie.
http://tweakers.net/gallery/103719/sys.
Omdat ik twijfel of de WP anders gaat pendelen. Heb alleen vloerverwarming beneden, over jaar ook op badkamer.
Volgens een andere leverancier (en ander merk) was het wel nodig. Volgens huidige leverancier was de vloer m’n buffer.
Waar hebben jullie de hysteresis op staan? En waarom?
Alvast bedankt en voor iedereen Fijne dagen gewenst.
Thedutch schreef op dinsdag 27 december 2022 @ 10:35:
Beste medeleden,
Waar hebben jullie de hysteresis op staan? En waarom?
Alvast bedankt en voor iedereen Fijne dagen gewenst.
:strip_exif()/f/image/UNTzMUf50Hb0AqY073ZMgSkc.jpg?f=fotoalbum_large)
Met dank aan @RonJ
Donstil: Je moet kopen wat je wilt hebben. Niet wat je nodig hebt!
Iemand die toevallig zo'n ding heeft en heeft gevonden hoeveel watt hij is?
het gaat om deze:
https://www.daikin.nl/nl_...duct.html/ekbpht04jh.html
Live PVoutput 10.777 kW Tatooine | Hacking is like having sex. You get in, you get out, then you hope that you didn't leave something behind that can be traced back to you.
Volgens mijn handleiding kan hij namelijk met de bodemplaatverwarmer tot -15 ipv tot -5.
Live PVoutput 10.777 kW Tatooine | Hacking is like having sex. You get in, you get out, then you hope that you didn't leave something behind that can be traced back to you.
Dat ding kost rond de €165, daar kan je aardig wat defrost programma's mee starten, hoeveel voordeliger is het dan?Magnetronkip schreef op dinsdag 27 december 2022 @ 15:20:
Omdat hij onder de 3 graden elk uur 20 minuten aan het defrosten is waardoor je teveel rendement verliest, en ik hoop dat hij met de bodemplaat verwarmer minder hoeft te defrosten.
Volgens mijn handleiding kan hij namelijk met de bodemplaatverwarmer tot -15 ipv tot -5.
Donstil: Je moet kopen wat je wilt hebben. Niet wat je nodig hebt!
Aangezien ik heel veel over capaciteit heb op mijn zonnepanelen is elke kuub gas a 3 euro per kuub teveel, als ik hier mee kan op de koude dagen 8 kuub gas kan besparen heb ik het binnen een jaar er uit. Omdat de stroom "gratis" is.Toppe schreef op dinsdag 27 december 2022 @ 15:38:
[...]
Dat ding kost rond de €165, daar kan je aardig wat defrost programma's mee starten, hoeveel voordeliger is het dan?
Ik heb hem overigens op ebay gevonden voor 90 euro vandaar dat ik hem ook niet kon laten liggen.
Live PVoutput 10.777 kW Tatooine | Hacking is like having sex. You get in, you get out, then you hope that you didn't leave something behind that can be traced back to you.
Bij ons kost het de-frosten ook teveel vermogen.
De volgende defrost begint bij ons al voordat de aanvoerwater temperatuur de ingestelde waarde bereikt.
Hierdoor wordt bij ons de woning niet warm.
Als de bodemplaatverwarmer werkt, dan is dit voor ons wellicht ook de oplossing.
Ik vraag me echter wel af of de software hier dan ook rekening mee houd.
Als het defrost programma enkel gestuurd word door de temperatuur sensor data zal er niet veel veranderen.
Welk type WP heb jij? Ik weet het niet meer zeker maar dacht bij ons dat die ook bij SP + 1 graad bleef doorverwarmen. Wij hebben EHBX08EF6V split met losse SWW vat.M-spec schreef op maandag 26 december 2022 @ 20:40:
[...]
De warmtepomp stopt wel bij ingeschakelde modulatie maar dan pas bij +1 ipv +0,5 hysterese op de kamerthermostaat. De onderwaarde van -0,5 blijft wel behouden.
Is de ingestelde kamertemperatuur bijvoorbeeld 20,5°C dan start de warmtepomp bij 20,0°C en stopt bij 21,5°C(*). Richting het vriespunt is de minimale warmteopbrengst in mijn situatie wel voldoende om rustig 24/7 te blijven draaien op modulatie met zo weinig mogelijk ontdooicycli. Dan blijft de kamertemperatuur wel netjes rond de ingestelde waarde.
Wat een prijzen zie ik voorbij komen in dit topic zeg!Atomius schreef op maandag 26 december 2022 @ 18:41:
Weet iemand of dit een beetje een marktconforme prijs is voor een warmtepomp deze dagen?
Het apparaat heeft 7,5 kW en 230 L boiler.
Verwarmen en koelen.
Daikin EHVX08S23E6V
Daikin ERGA08EVH
19500k.
Inclusief installatie + alle elektra.
Exclusief subsidie.

Ik weet dat het momenteel een gekke markt is. Maar als je bereid bent iets meer risico te lopen, dan kun je duizenden euro's besparen.
Na uitgebreid onderzoek ben ik erachter gekomen dat Daikin een voorraad en distributie per land aanhoudt. Dat wil zoveel zeggen als dat een Nederlandse distributeur / installateur bij Daikin Nederland moet kopen en daar vecht iedereen om voorraad.
Ik ben op zoek gegaan naar bedrijven in de wat warmere zuidelijke landen die eventueel een Altherma op de vrachtwagen wilden zetten. In Portugal een bedrijf gevonden die mij deze set heeft geleverd:
BC Daikin Altherma 3 UI RF 230L - EHVH08S23E6V
BC Daikin Altherma 3 UE - ERGA08EV
Inclusief levering vanuit Daikin Portugal naar het bedrijf in Portugal en het vrachttransport tot de voordeur heeft dit circa 3 weken gekost.
De kosten voor deze twee units waren EUR 7667 (dit is inclusief EUR 680 transportkosten naar NL).
In het geval van bovenstaande offerte zou je dan nog EUR 11833 overhouden voor montage en materiaal.
Klik hier om mij een DM te sturen • 3245 WP op ZW
Dat scheelt veel, maar dit kan we garantie en ondersteuningsgedoe geven. En voor verwarming is dat, voor mij, geen optie.DexterDee schreef op dinsdag 27 december 2022 @ 17:42:
[...]
Wat een prijzen zie ik voorbij komen in dit topic zeg!![]()
Ik weet dat het momenteel een gekke markt is. Maar als je bereid bent iets meer risico te lopen, dan kun je duizenden euro's besparen.
Na uitgebreid onderzoek ben ik erachter gekomen dat Daikin een voorraad en distributie per land aanhoudt. Dat wil zoveel zeggen als dat een Nederlandse distributeur / installateur bij Daikin Nederland moet kopen en daar vecht iedereen om voorraad.
Ik ben op zoek gegaan naar bedrijven in de wat warmere zuidelijke landen die eventueel een Altherma op de vrachtwagen wilden zetten. In Portugal een bedrijf gevonden die mij deze set heeft geleverd:
BC Daikin Altherma 3 UI RF 230L - EHVH08S23E6V
BC Daikin Altherma 3 UE - ERGA08EV
Inclusief levering vanuit Daikin Portugal naar het bedrijf in Portugal en het vrachttransport tot de voordeur heeft dit circa 3 weken gekost.
De kosten voor deze twee units waren EUR 7667 (dit is inclusief EUR 680 transportkosten naar NL).
In het geval van bovenstaande offerte zou je dan nog EUR 11833 overhouden voor montage en materiaal.
Asustor AS6704T (32GB, 4x16TB MG08), OpenWrt (3x GL.iNet Flint 2 MT6000), Lyrion Media Server, Odroid H2/N2+/C4/C2, DS918+ (4x8TB WD RED)
Ik heb er een sinds 2015 en ben er heel lang mee aan het stoeien geweest en jaren met de instellingen. Ik had net als vele een erg hoog verbruik, backup heater welke te vaak aan ging etc. Ik heb een goed geïsoleerd huis met trippel glas en de wp draait op de beneden verdieping van 110m2 en plafond hoogte 3 meter.
Ik ben snel overgegaan naar het instellen op aanvoer temperatuur. Deze had ik meestal op 22 graden, dan was het 19 graden ongeveer en konden we naar wens de opengaat gebruiken om bij te stoken.
De temperatuur met 1 graden verhogen was een ramp en kost een hoop kWh.het kon snel, maar de ging de backup heater mee draaien. Na enkele zzp installeerde van daikin en hele telefoontjes als installeer had ik na een jaar of 4 eindelijk een ouwe rot aan de telefoon. Deze man had de Tip die ik nu ook met jullie wil delen. Sturen op aanvoertemp is echt goed, dit omdat het rustig gaat en er niet veel schommelingen zijn, echter zet deze niet te laag !!!!!! Mijn altherma doet blijkbaar onder de 24 graden het liefst alles avonds buh. Dit heeft met het interne programma/ architectuur te maken. Vanaf toen staat hij op 25 graden of laatst dan 27 en daardoor is het warmer binnen ( soms te warm) maar het energie verbruik is flink gedaald!!
Dalend verbruik kunnen we denk ik allemaal goed gebruiken in deze tijd en met het prijsplafond gezeur. Constante temp werkt gewoon het voordeligst.
Zijn hier ook mensen met een nieuwe 16kwh split versie en kunnen die hun verbruik delen? Ik zit te kijken of mijn oudere altherma vervangen voor een nieuwere versie ook nog eens een flinke besparing kan opleveren qua stroom verbruik. Dit omdat bijna alles er al is en het in mijn ogen alleen gaat om het vervangen van het binnen en buitendeel en dat moet na subsidie toch wel te doen zijn voor 4 a 4,5k euro wat weer gelijk is straks aan 6000kwh
En ik denk dat je met deze aankoop vanuit het buitenland ook geen recht hebt op subsidie.DexterDee schreef op dinsdag 27 december 2022 @ 17:42:
[...]
Wat een prijzen zie ik voorbij komen in dit topic zeg!![]()
Ik weet dat het momenteel een gekke markt is. Maar als je bereid bent iets meer risico te lopen, dan kun je duizenden euro's besparen.
Na uitgebreid onderzoek ben ik erachter gekomen dat Daikin een voorraad en distributie per land aanhoudt. Dat wil zoveel zeggen als dat een Nederlandse distributeur / installateur bij Daikin Nederland moet kopen en daar vecht iedereen om voorraad.
Ik ben op zoek gegaan naar bedrijven in de wat warmere zuidelijke landen die eventueel een Altherma op de vrachtwagen wilden zetten. In Portugal een bedrijf gevonden die mij deze set heeft geleverd:
BC Daikin Altherma 3 UI RF 230L - EHVH08S23E6V
BC Daikin Altherma 3 UE - ERGA08EV
Inclusief levering vanuit Daikin Portugal naar het bedrijf in Portugal en het vrachttransport tot de voordeur heeft dit circa 3 weken gekost.
De kosten voor deze twee units waren EUR 7667 (dit is inclusief EUR 680 transportkosten naar NL).
In het geval van bovenstaande offerte zou je dan nog EUR 11833 overhouden voor montage en materiaal.
Dat scheelt dan ook een paar duizend euro.
Jawel hoor, vrij verkeer binnen eu enzo.jolandacb schreef op woensdag 28 december 2022 @ 06:49:
[...]
En ik denk dat je met deze aankoop vanuit het buitenland ook geen recht hebt op subsidie.
Dat scheelt dan ook een paar duizend euro.
Al vaker succesvol toegepast .
Oke, dat wist ik niet.Timple schreef op woensdag 28 december 2022 @ 07:11:
[...]
Jawel hoor, vrij verkeer binnen eu enzo.
Al vaker succesvol toegepast .
Dat is mooi.
Maar wel lastig om een installateur te vinden, zeker wanneer je een all-electric WP hebt besteld welke geïnstalleerd moet worden door een gecertificeerd iemand.
- Ja, subsidie is gewoon van toepassing, op mijn set is dit EUR 3150, wat het totaalbedrag ex. installatie EUR 4517 maakt
- Ik heb gebeld met Daikin Nederland en zij verlenen gewoon fabrieksgarantie onder de wettelijke voorwaarden
- Installatie kan inderdaad lastig zijn, maar dit is het beste op te splitsen in 2 delen:
- F-Gassen monteur voor buitenunit en koelleidingen. In de winter relatief makkelijk te vinden
- Verwarmingsmonteur voor (vloer)verwarming en warm water
Die laatste is dan ook genoeg om de subsidie aan te kunnen vragen.
Klik hier om mij een DM te sturen • 3245 WP op ZW
Goedendag,proozen schreef op dinsdag 27 december 2022 @ 15:35:
Sinds gisteren zie ik in mijn retour temperatuur vreemde golfjes als de warmptepomp uit staat
Eenzelfde patroon zie ik in de pomp data (aan-uit)
De inverter staat echter wel uit
[Afbeelding]
Weet iemand waardoor dit komt en of dit slecht is voor de pomp?
Eenzelfde patroon zag ik in een grafiek van rickstock:
[...]
Ook aan puzzelen, zie vergelijkbare grafieken, heeft denk ik met de regel logica van DAIKIN te maken.
In mij instelling staat pomp aan bij vraag, lijkt op 'n onderliggen monstername (sampling) algoritme van de pomp.
Weet iemand hoe dit werkt? ( leaving water temperatuur blijft constant)
De pomp heel veel geschakeld, geeft dit problemen met levensduur?
Alvast bedankt voor info
mvg
Jan
:strip_exif()/f/image/tVuGFJ7N9EfATFpfHVR7Y9qA.jpg?f=fotoalbum_large)
:strip_exif()/f/image/b91uTWSxN9A3FiijM5Z5RPX1.jpg?f=fotoalbum_large)
Ik heb 3 jaar geleden bij climaled.fr mijn daikin split airco besteld is allemaal binnen 10 dagen netjes geleverd en vragen werden netjes beantwoord, hier kosten de warmtepompen ook niet zoveel.DexterDee schreef op dinsdag 27 december 2022 @ 17:42:
[...]
Wat een prijzen zie ik voorbij komen in dit topic zeg!![]()
Ik weet dat het momenteel een gekke markt is. Maar als je bereid bent iets meer risico te lopen, dan kun je duizenden euro's besparen.
Na uitgebreid onderzoek ben ik erachter gekomen dat Daikin een voorraad en distributie per land aanhoudt. Dat wil zoveel zeggen als dat een Nederlandse distributeur / installateur bij Daikin Nederland moet kopen en daar vecht iedereen om voorraad.
Ik ben op zoek gegaan naar bedrijven in de wat warmere zuidelijke landen die eventueel een Altherma op de vrachtwagen wilden zetten. In Portugal een bedrijf gevonden die mij deze set heeft geleverd:
BC Daikin Altherma 3 UI RF 230L - EHVH08S23E6V
BC Daikin Altherma 3 UE - ERGA08EV
Inclusief levering vanuit Daikin Portugal naar het bedrijf in Portugal en het vrachttransport tot de voordeur heeft dit circa 3 weken gekost.
De kosten voor deze twee units waren EUR 7667 (dit is inclusief EUR 680 transportkosten naar NL).
In het geval van bovenstaande offerte zou je dan nog EUR 11833 overhouden voor montage en materiaal.
Moet je alleen een installateur vinden die hem wil installeren. Het goed instellen moet toch iedereen zelf doen
ik heb geen idee, hangt al 3 jaar aan de muur. Kan ik dat makkelijk zien aan de buitenkant?
Tijd van werken, tijd van rusten
bedankt voor je reactie.
Ik was eerder ook al op zoek naar een beschrijving van de [x-xx] codes
Nu zie ik dat jij hier blijkbaar een document van hebt
Zou je deze willen delen?
Of koop een monoblock. Scheelt F-gassen monteur.DexterDee schreef op woensdag 28 december 2022 @ 09:30:
Om even wat punten te tackelen:Natuurlijk gaat een verwarmingsmonteur geen aansprakelijkheid nemen voor hardware die hij niet verkocht heeft, dus dat is eigenlijk het grootste risico in dit verhaal. Maar met wat je aan geld overhoudt kun je redelijk vaak een monteur langs laten komen.
- Ja, subsidie is gewoon van toepassing, op mijn set is dit EUR 3150, wat het totaalbedrag ex. installatie EUR 4517 maakt
- Ik heb gebeld met Daikin Nederland en zij verlenen gewoon fabrieksgarantie onder de wettelijke voorwaarden
- Installatie kan inderdaad lastig zijn, maar dit is het beste op te splitsen in 2 delen:
- F-Gassen monteur voor buitenunit en koelleidingen. In de winter relatief makkelijk te vinden
- Verwarmingsmonteur voor (vloer)verwarming en warm water
Die laatste is dan ook genoeg om de subsidie aan te kunnen vragen.
Ja, dankzij het grote "koop je airco in het buitenland" topic heb ik een paar jaar geleden ook Daikin Airco's laten komen. En omdat dat zo goed bevallen is, durfde ik een warmtepomp ook wel aan.rterhofte schreef op woensdag 28 december 2022 @ 11:03:
Ik heb 3 jaar geleden bij climaled.fr mijn daikin split airco besteld is allemaal binnen 10 dagen netjes geleverd en vragen werden netjes beantwoord, hier kosten de warmtepompen ook niet zoveel.
Moet je alleen een installateur vinden die hem wil installeren. Het goed instellen moet toch iedereen zelf doen
Kan. Vooral handig als je zelf niet zo handig bent. Want je kunt een buitenunit plaatsen en helemaal voorbereiden zodat de F-gassen monteur alleen maar alles in bedrijf hoeft te stellen. De unit waterpas op blokken zetten en een doorgang door de muur boren is echt niet moeilijk. Volgens mij zijn Monoblocks ook wel ietsje duurder dan splits en moeten die binnen een paar meter van je CV installatie gemonteerd worden.Timple schreef op woensdag 28 december 2022 @ 11:31:
[...]
Of koop een monoblock. Scheelt F-gassen monteur.
Klik hier om mij een DM te sturen • 3245 WP op ZW
Of ze duurder zijn weet ik niet, dacht van niet.DexterDee schreef op woensdag 28 december 2022 @ 11:45:
[...]
Kan. Vooral handig als je zelf niet zo handig bent. Want je kunt een buitenunit plaatsen en helemaal voorbereiden zodat de F-gassen monteur alleen maar alles in bedrijf hoeft te stellen. De unit waterpas op blokken zetten en een doorgang door de muur boren is echt niet moeilijk. Volgens mij zijn Monoblocks ook wel ietsje duurder dan splits en moeten die binnen een paar meter van je CV installatie gemonteerd worden.
En juist een monoblock heeft geen restrictie op maximale leiding lengte. Zie lucht/water topic. Dus als je 50m doet kun je beter een monoblock nemen.
Dus waarom zou je een split nemen?
Ik dacht dat de warmteverliezen bij langere lengtes veel hoger waren dan bij koelleidingen, maar dat zal dan wel meevallen. Waarom split? Kleine buitenunit? Geen issues met vorstbeveiliging van de leidingen? De verschillen zijn denk ik niet zo groot als je alles op een rijtje zet.Timple schreef op woensdag 28 december 2022 @ 11:49:
En juist een monoblock heeft geen restrictie op maximale leiding lengte. Zie lucht/water topic. Dus als je 50m doet kun je beter een monoblock nemen.
Dus waarom zou je een split nemen?
Klik hier om mij een DM te sturen • 3245 WP op ZW
Jouw instelling delen? Instellingen bekijken?
https://docs.google.com/s...XVyTQMqI/edit?usp=sharing
Hulp nodig met domotica/ESPaltherma?
Daikin Altherma 3 -> ESPAltherma