Donstil: Je moet kopen wat je wilt hebben. Niet wat je nodig hebt!
totaal forum overzicht: van de settingsproozen schreef op woensdag 28 december 2022 @ 11:29:
@Jan- :
bedankt voor je reactie.
Ik was eerder ook al op zoek naar een beschrijving van de [x-xx] codes
Nu zie ik dat jij hier blijkbaar een document van hebt
Zou je deze willen delen?
https://docs.google.com/s...XVyTQMqI/edit?usp=sharing
Info over settings staan in de DAIKIN ALTHERMA Installer reference manuals. Meeste zijn voor de hele Altherma series gelijk, beste even googlen op type way je hebt en downloaden.
Maak even een foto’tje, staat er toevallig honeywell opDriek schreef op woensdag 28 december 2022 @ 11:11:
[...]
ik heb geen idee, hangt al 3 jaar aan de muur. Kan ik dat makkelijk zien aan de buitenkant?
Heb je hier ondertussen nog een oplossing of workaround voor gevonden?MajaMestreech schreef op vrijdag 18 februari 2022 @ 23:22:
Een dingetje wat opvalt bij de Altherma 3 is de temperatuurregeling via de kamer thermostaat. Bij een Setpoint van 21 graden, wordt geregeld tussen 21.5 en 20.5 graden. Dit gaat met een cyclus van 6-8 uur, afhankelijk van de buiten temperatuur. Bij het bereiken van 21.5 graden gaat de WP uit gedurende 6-8 uur. Voordat hij weer inschakelt voelt het enigszins onbehaaglijk aan.
Nagevraagd bij de installateur/Daikin: dit kan niet aangepast worden. Dit heeft Daikin bewust gedaan omdat anders de warmtepomp te vaak aan/uit schakelt. Onzin natuurlijk als je een lage temperatuur regeling hebt, dan zou zelfs bij een hysterese van 0,1 graden de warmtepomp echt niet teveel aan/uit schakelen.
Ik ben op zoek om ergens een wijzigingsverzoek in te kunnen dienen (bij de instellingen "Kamer" een waarde parameter "Hysterese" instelbaar tussen 0,1 en 1 graden) maar nog niet kunnen vinden.
Wij hebben hier exact dezelfde ervaring met een Daikin Altherma 3 met 230L en 6/6kW icm vloerverwarming en zoeken dus een oplossing om de kamer hysteresis te verlagen.
Wij krijgen binnenkort een Daikin Altherma 3 en ben ook benieuwd of hier een oplossing voor is.Fico99 schreef op woensdag 28 december 2022 @ 20:38:
[...]
Heb je hier ondertussen nog een oplossing of workaround voor gevonden?
Wij hebben hier exact dezelfde ervaring met een Daikin Altherma 3 met 230L en 6/6kW icm vloerverwarming en zoeken dus een oplossing om de kamer hysteresis te verlagen.
Is het ook mogelijk om dmv een klokprogramma te forceren dat de thermostaat weer gaat verwarmen binnen de hysterese cyclus door een kort moment de ingestelde temperatuur te verhogen?
Stel dat de ingestelde temperatuur 20C is en om 15:00 uur de ruimtetemperatuur 20,5C bereikt. Dan stopt de verwarming en zou de rest van de middag en avond de temperatuur zakken naar 19,5C voordat de warmtepomp weer begint te verwarmen.
Ben benieuwd wat er gebeurt als in bovenstaande situatie de ingestelde temperatuur om bijvoorbeeld 19:00 uur heel kort op 21C wordt gezet. Stel dat de ruimtetemperatuur om 19:00 uur gezakt is tot 20C dan zou de warmtepomp bij het nieuwe setpoint van 21C weer moeten beginnen met verwarmen. Als dan de ingestelde temperatuur weer terug wordt gezet naar 20C, blijft de warmtepomp dan verwarmen totdat opnieuw 20,5C wordt bereikt of gaat hij direct weer uit?
Als hij blijft verwarmen totdat opnieuw 20,5C wordt bereikt dan geeft dat de mogelijkheid om de hysterese cyclus te synchroniseren met de dag cyclus en hiermee te forceren dat 's middags en 's avonds wordt verwarmd.
Weten jullie hoe de thermostaat hierop zou reageren?
Altherma 3 RF, vloerstaand, 230L intern sanitair warm water.MajaMestreech schreef op dinsdag 27 december 2022 @ 17:22:
[...]
Welk type WP heb jij? Ik weet het niet meer zeker maar dacht bij ons dat die ook bij SP + 1 graad bleef doorverwarmen. Wij hebben EHBX08EF6V split met losse SWW vat.
Binnenunit: EHVX08S23EJV6.
Buitenunit: ERGA06EAV3.
Ik heb wat info van afgelopen weken samengevat in een lang verhaal en post ik morgen. Gaat vooral om eventuele winst met continubedrijf en modulatie.
R7 5800X3D | RTX 3090 | C6H X370 | Evolv customloop | PV: 8500Wp ; 24x LG Neon2 ; SMA STP 8.0 | Daikin EHVX 6kW | custom smart grid + EVSE
Leuke manier en goedkoop bovendien.DexterDee schreef op dinsdag 27 december 2022 @ 17:42:
[...]
Wat een prijzen zie ik voorbij komen in dit topic zeg!![]()
Ik weet dat het momenteel een gekke markt is. Maar als je bereid bent iets meer risico te lopen, dan kun je duizenden euro's besparen.
Na uitgebreid onderzoek ben ik erachter gekomen dat Daikin een voorraad en distributie per land aanhoudt. Dat wil zoveel zeggen als dat een Nederlandse distributeur / installateur bij Daikin Nederland moet kopen en daar vecht iedereen om voorraad.
Ik ben op zoek gegaan naar bedrijven in de wat warmere zuidelijke landen die eventueel een Altherma op de vrachtwagen wilden zetten. In Portugal een bedrijf gevonden die mij deze set heeft geleverd:
BC Daikin Altherma 3 UI RF 230L - EHVH08S23E6V
BC Daikin Altherma 3 UE - ERGA08EV
Inclusief levering vanuit Daikin Portugal naar het bedrijf in Portugal en het vrachttransport tot de voordeur heeft dit circa 3 weken gekost.
De kosten voor deze twee units waren EUR 7667 (dit is inclusief EUR 680 transportkosten naar NL).
In het geval van bovenstaande offerte zou je dan nog EUR 11833 overhouden voor montage en materiaal.
Maar wat zijn gangbare prijzen inclusief installatie voor deze unites op dit moment? Ik las iemand met 12,8 maar dat is van 8 maanden geleden.
Wat zou het nu zijn?
ik heb deze zoals hieronder.kokpol schreef op woensdag 28 december 2022 @ 15:48:
[...]
Maak even een foto’tje, staat er toevallig honeywell op?
:strip_exif()/f/image/bDt8EUssbKOU586ArbjJTENv.jpg?f=fotoalbum_large)
Tijd van werken, tijd van rusten
Klopt wel naar mijn idee.. Kijk maar in dit topic hoeveel er gecorrigeerd moet worden om een warmtepomp efficiënt te laten werken. Hier verbruikte de warmtepomp 60kWh per dag met redelijke buitentemperaturen na installatie door de installateur. Dit hield twee weken aan en door eigen initiatief het verbruik omlaag gekregen. De meeste mensen weten nog niet hoe een computer te gebruiken, laat staan een warmtepomp beter kunnen inregelen.Thedutch schreef op donderdag 29 december 2022 @ 16:45:
Iemand dit gelezen? Iemand hier mee eens?
https://nieuwrechts.nl/91...oog#.Y62Udjlex2k.facebook
Voor veel mensen zal een warmtepomp naar mijn idee dus helaas duur uitpakken.
Ik heb heel erg de neiging om het artikel niet serieus te nemen bij elke keer dat ik "waterpomp" lees.Thedutch schreef op donderdag 29 december 2022 @ 16:45:
Iemand dit gelezen? Iemand hier mee eens?
https://nieuwrechts.nl/91...oog#.Y62Udjlex2k.facebook
Verder zou met de ontkoppeling van elektriciteit en gas de kWh prijs omlaag moeten gaan en de gasprijs omhoog. Dat in combinatie met PV maakt de warmtepomp op langere termijn rendabel.
Klik hier om mij een DM te sturen • 3245 WP op ZW
1. Zorg dat je huis goed geïsoleerd is: dat staat ook in dat ietwat suggestieve artikel.
2. Het goed inregelen van een warmtepomp is best complex en het komt best nauw.
3. Het hele verduurzamingsgebeuren voor huizen is te complex voor veel mensen om te begrijpen en mensen worden slecht of zelfs onjuist voorgelicht.
Asustor AS6704T (32GB, 4x16TB MG08), OpenWrt (3x GL.iNet Flint 2 MT6000), Lyrion Media Server, Odroid H2/N2+/C4/C2, DS918+ (4x8TB WD RED)
Sorry, maar wat is er exact complex aan?Videopac schreef op donderdag 29 december 2022 @ 17:19:
De essentie:
2. Het goed inregelen van een warmtepomp is best complex en het komt best nauw.
Op internet is genoeg te lezen welke instellingen je moet aanpassen om tot een lager verbruik te komen.
Mijn warmtepomp heeft vandaag 2kWh voor verwarmen gebruikt en 4kWh voor water. Helaas krijg je die niet heel veel verder omlaag zonder écht in te leveren op comfort.
[ Voor 19% gewijzigd door Toppe op 29-12-2022 17:43 ]
Donstil: Je moet kopen wat je wilt hebben. Niet wat je nodig hebt!
Helemaal mee eens. Maar ook de opmerking "Maar per kilowatt kost elektriciteit drie keer méér dan gas." zonder te kijken naar de thermische opbrengst, of wel hoeveel warmte krijg je voor je centen.DexterDee schreef op donderdag 29 december 2022 @ 17:02:
[...]
Ik heb heel erg de neiging om het artikel niet serieus te nemen bij elke keer dat ik "waterpomp" lees.
Als het makkelijk was, dan hadden de meeste installateurs wel goede settings gebruikt.Toppe schreef op donderdag 29 december 2022 @ 17:40:
[...]
Sorry, maar wat is er exact complex aan?
Op internet is genoeg te lezen welke instellingen je moet aanpassen om tot een lager verbruik te komen.
Mijn warmtepomp heeft vandaag 2kWh voor verwarmen gebruikt en 4kWh voor water. Helaas krijg je die niet heel veel verder omlaag zonder écht in te leveren op comfort.
Voor ons op Tweakers is het inderdaad in principe goed te doen. Maar voor de gemiddelde Nederlander? No way
Ik zit op 5 en 5 vandaag trouwens
(En de ene keer dat nachtverlaging niet aan stond, gelijk verdubbeld
Gezien de bron zal het wel weer winkelen zijn geweest om een vooringenomen punt te maken.Thedutch schreef op donderdag 29 december 2022 @ 16:45:
Iemand dit gelezen? Iemand hier mee eens?
https://nieuwrechts.nl/91...oog#.Y62Udjlex2k.facebook
Een punt dat overigens volstrekt niet consistent is. De vraag waar we onze energie vandaan moeten halen of het afval van de huidige energie moeten laten weigeren ze te beantwoorden.
Eigen woningsituatie:
Semi-vrijstaande 2-onder-1 kap, lage gootlijn met uitbouw en schuifpui, houtskelet, volledig geïsoleerd, bouwjaar 2021.
EPC 0,4 (standaard incl 4 PV panelen 1280Wp, EPC zegt op zich niks over de zuinigheid want dit getal kan men ook met extra PV omlaag halen/compenseren). PV is vervangen door 24 stuks met 8520Wp.
Vloerverwarming beneden: oppervlakte ~72m² waarvan woonkamer/keuken ~58m².
Het vloeroppervlak is een gelijmde PVC-vloer, een bewuste keus voor opwarming en warmtegeleiding, heeft wel minder warmtebuffer(gewicht) dan een tegelvloer.
De bovenverdieping is ~48m², geen vloerverwarming en standaard voorzien van elektrische radiatoren, (2x 500W, 2x 1000W) welke tot op heden niet gebruikt worden. Voor de toekomst wil ik op de bovenverdieping nog graag met >COP1 kunnen verwarmen maar vooral zomers kunnen koelen.
Gegevens warmtepomp:
Daikin Altherma 3 RF, vloerstaand, 230L intern sanitair warm water.
Type binnenunit: EHVX08S23EJV6.
Type buitenunit: ERGA06EAV3.
Werking via Madoka kamerthermostaat, correctie op -1,5°C.
Toegepaste stooklijn; 2-punts, weersafhankelijk op verwarmen, 31-27°C bij -10 tot 10°C, ∆T van 4°C, overregeling 1°C, toename bij 0°C uitgeschakeld.
Vloerverwarming; open vloerverdeler, 9 groepen, totale leidinglengte 633m. De maximaal haalbare flow is hier 21,5 l/min over de verdeler en dat is ruim voldoende voor meer dan 8kW aan afgifte.
Modulatie 2°C, getest met en zonder.
BackUpHeater 1-fase aangesloten (2kW), werking alleen toegestaan op SWW, niet op vloerverwarming.
Gegevens uitgelezen via Home Assistant (ESP Altherma, M5stickCplus) en informatie op de binnenunit.
Benodigde warmteopbrengst eigen woning rond het vriespunt met een constante kamertemperatuur van 21°C:
Met een buitentemperatuur van -2 's nachts tot +2°C overdag bleek een gemiddeld invertervermogen van een kleine 500W voldoende om de kamertemperatuur rond 21°C te houden over 24uur. Eigenlijk indirect inclusief de bovenverdieping want met de deur naar de hal open blijft het boven ongeveer 18,5°C. De vertrekwatertemperatuur was hierbij rond 28,5°C op de stooklijn, nog zonder modulatie met af en toe een overregeling van 1°C. De oppervlakte van de vloer benaderde de retourtemp met 24°C. De minimale afgifte kon ook niet heel veel lager met een pompflow van een kleine 7l/min. De warmteopbrengst uit de berekende COP lag tussen een 1600 tot 2200W en daarmee kan de 6kW unit rond het vriespunt nog door blijven draaien. Als ik de data mag geloven (daar kom ik verderop over terug) is het warmteverlies bij 21°C dus maximaal 2000W. Het energieverbruik lag rond 0°C op 11-12kWh per dag. Met een COP van 4 zou de totale warmteopbrengst een kleine 50 kWh per dag zijn. Dat zou omgerekend ~6m³ gas zijn geweest met een HR gascondensketel.
Bij een buitentemperatuur van 5 tot 10°C blijft de minimale warmteopbrengst overigens gelijk rond een 2000W, alleen is er dan maar 300 tot 400W invertervermogen nodig dankzij de hogere efficiëntie/COP. Eén keer 's ochtends inschakelen en een paar uurtjes rustig draaien van 20 naar 21,5°C is hier afgelopen dagen dan ook voldoende om de rest van de dag en nacht door te komen. Het verbruik ligt op dit moment rond een 4-5kWh per dag. Mits er genoeg PV vermogen beschikbaar is heb ik kamer- en SWW buffering nog automatisch via PV Smart Grid maar die zonnige dagen zijn momenteel wat beperkt.
Richting -10°C buitentemperatuur:
In principe zou de warmtepomp berekend moeten zijn op -10°C en niet op 0°C. Toch lijkt de 6kW unit in dit geval wel ietsje overbemeten want ook met een buitentemperatuur tot -8,5°C ging het de warmtepomp nog vrij gemakkelijk af. Er is in ieder geval capaciteit over voor bufferen op Smart Grid of als het nog veel kouder zou worden. Het energieverbruik rond -5°C ging uiteraard ook omhoog. Dat steeg naar 15 tot 18kWh per dag maar ook dankzij een kleine verhoging van de kamertemp naar 21,5°C en meer ontdooicycli. Met die verhoging bleef het op de bovenverdieping nog tegen 19°C zonder COP=1 verbruikers in te hoeven schakelen. Een gemiddeld invertervermogen richting 750W bleek uiteindelijk voldoende.
Het aantal ontdooicycli per dag beperken door continubedrijf:
Op een laag invertervermogen zal de temperatuur van de warmtewisselaar in de buitenunit minder ver onder de buitentemperatuur zakken. De buitenunit zal daarom minder snel dichtvriezen en de interval van ontdooien wordt daarmee verlengt. Netto zou het verbruikt over 24 uur gezien dus ook gunstiger uit moeten vallen in vergelijking met ad hoc stoken op een hoger vermogen.
Als het dauwpunt nog laag genoeg ligt en de temperatuur van de warmtewisselaar is -2 tot -4°C dan zijn er bijvoorbeeld nog weinig ontdooicycli nodig. Op een invertervermogen van 400 tot 500W was dat ongeveer eens in de 4 tot 11 uur. De Aan/Uit hysterese op de thermostaat (standaard +0,5 Uit en – 0,5°C Aan) verkorte de interval van ontdooien op zichzelf al iets; Het opnieuw 'bijhalen' van die 1°C gaf daarna vrijwel elk uur een ontdooicyclus. In principe hoeft de warmtepomp hier 's nachts niet aan maar als test gaf het opnieuw 2°C bijverwarmen zoals verwacht ook meer ontdooicyli. De warmtewisselaar zakte bijna iedere 40min omlaag van -2 naar -12°C waarna er weer ontdooit moest worden. Dit herhaalde zich tot de kamer eigenlijk alweer op temperatuur was. Ad hoc stoken is dus niet optimaal als de temperatuur overdag ook niet of nauwelijks boven het vriespunt komt. Deze warmtepompen kunnen zich terugregelen naar grofweg 30% van de opgegeven warmteopbrengst (in kW) waarbij het van belang is dat de warmtepomp niet ruim overbemeten is. Het tijdelijk beperken van het vermogen door inschakelen van de stille modus op 'stilst' heb ik ook getest; Dit verlengde de interval van ontdooien wel met een half uur maar dan heb je de kamer na een eventuele verlaging ook minder snel weer op de gewenste temperatuur. De warmtevraag verspreid over de dag afgeven met een goed instelde stooklijn blijft wat dat betreft efficiënter. Bijkomend voordeel is dat het aantal start/stops van de inverter ook zo veel mogelijk beperkt wordt.
Hoeveel continubedrijf scheelt in verbruik is nu weer lastig te bepalen. Per dag kan het aantal ontdooicycli immers behoorlijk verschillen met oog op de luchtvochtigheid en dauwpunt. Ook op een minimaal vermogen en pompsnelheid lag de interval voor ontdooien hier meestal tussen de 1 en 4 uur. Soms tot 10 á 14 keer per dag als alles buiten wit was van de rijp. Een andere dag maar 4 keer met 'droge lucht' terwijl de buitentemperatuur vrijwel gelijk bleef. Andersom heeft elke nachtelijke verlaging (op dagen dat ontdooien overdag ook noodzakelijk was) geen voordeel opgeleverd in het dagelijks verbruik. Je zou kunnen zeggen dat de winst eerder in het comfort van een constante kamertemperatuur zit, waar het anders verloren gaat in een verhoogt aantal ontdooicycli en lagere efficiëntie tijdens het 'bijhalen'. Iedere woonsituatie, plaatsing en installatie van de warmtepomp is weer anders dus de verbruiksgegevens bijhouden en zelf vergelijken is eigenlijk de enige methode om daar achter te komen.
Hier heb ik nog twee voorbeelden; van een run op vermogen bijverwarmen na een thermostaatverlaging, en de tweede met continubedrijf. Er is duidelijk te zien waar de temperatuur van de warmtewisselaar steeds onderuit zakt door het dichtvriezen en waar de buitenunit ging ontdooien. Bij continubedrijf is dit nog steeds noodzakelijk maar in mindere mate.
:strip_exif()/f/image/oGqG0mnOBrPXom4X13au6jSk.jpg?f=fotoalbum_medium)
:strip_exif()/f/image/tayq9LANa5qbU75KFYiqTsfm.jpg?f=fotoalbum_medium)
Ik heb het vermoeden dat een vlot dalende temperatuur van de warmtewisselaar in een tijdsbestek van ongeveer 15min tov andere sensorwaarden zoals de buitentemperatuur een trigger voor ontdooien geeft. Welke sensoren precies als referentie gebruikt worden en met welke voorwaarden is mij nog niet helemaal duidelijk. De 'delta T trigger' op <1000W invertervermogen lijkt ongeveer ∆T -6°C te zijn tov de buitentemperatuur. Op een hoger vermogen ∆T -8°C en vollast zoals SWW verwarmen richting ∆T -12°C . Deze waarde is dus variabel afhankelijk van de belasting. Op een minimale warmtevraag is het ontdooien zo af en toe nog aan de late kant want de temperatuur van de warmtewisselaar zakt dan niet vlot onderuit. Dit geeft tijdelijk ook meer geluid van de ventilator wanneer deze beperkt wordt in de luchtverplaatsing. Overigens is dit in huis niet hoorbaar en binnen 10min besluit de unit alsnog wel te gaan ontdooien. In het verleden was dit blijkbaar wel anders met een vaste interval van 25min tussen ontdooicycli onder de 5°C buitentemperatuur, ongeacht of de unit dichtgevroren was. Daar hebben we gelukkig niet meer mee te maken.
De warmtepomp uit bij 23:00 en kort na 3:30 weer inschakelde op de thermostaat geeft de volgende data:
Ondanks dat de woonkamer niet heel snel afkoelt moest de warmtepomp toch even bijhalen op de afgekoelde vloer. De buitentemperatuur was overigens ook iets gezakt. 's middag nog een SWW run naar 60°C voor desinfectie.
:strip_exif()/f/image/XfkjOAQaLAIkprqrqNwOedH6.jpg?f=fotoalbum_medium)
Het inschakelpunt assistentie van de BUH tijdens ontdooien:
Het viel mij al eerder op dat de ontdooicycli met en zonder assistentie van de BackUpHeater uitgevoerd kan worden. Sowieso via omkeren maar tijdens vloerverwarmingsbedrijf gaat ontdooien hier meestal met assistentie van de BUH voor een 3 tot 5min. Daarbij wordt de warmtewisselaar van de buitenunit kortstondig tot ongeveer 30-35°C verwarmt. Assistentie van de BUH blijft pas uit als de retourtemperatuur uit de vloerverwarming tijdens het ontdooien minimaal 25°C of hoger blijft. 24,9°C betekend bijschakelen. Dit schakelpunt kan dus nog een besparing van de BUH geven als je alle cycli bij elkaar op telt. De benodigde warmte die naar de buitenunit gaat wordt alsnog tijdelijke onttrokken aan de vloer maar de energie via de warmtepomp deels weer uit de buitenlucht terughalen is natuurlijk efficiënter. Helaas blijft de retour van vloerverwarming met de eigen benodigde stooklijn daar vaak net onder. Zie bovenstaande afbeelding in beide paarse balken; als de vloer eenmaal warm genoeg is zie je dat de BUH niet meer aangesproken wordt tijdens het ontdooien.
Modulatie instelling:
Ik lees wel eens 'de warmtepomp gaat dan niet meer uit' en dat kan inderdaad die indruk geven. De hysterese voor uitschakeling van de kamerthemostaat blijkt uit eigen ervaring met ingeschakelde modulatie namelijk groter; +1°C ipv +0,5°C op de ingestelde kamertemp alvorens deze uitschakelt. De onderwaarde van -0,5°C blijft wel behouden. Ik kan dit nergens in documentatie van Daikin terug vinden maar waarschijnlijk is dit gedaan zo lang mogelijk op minimale warmteopbrengst proberen te draaien/moduleren zonder in de hysterese van de kamerthermostaat te 'vallen'. Met oog op continubedrijf en ontdooicycli lijkt deze optie ook het verschil te maken. Zonder modulatie kon ik de warmtepomp niet eenvoudig 'overtuigen' om langzaam te blijven draaien na een ontdooicyclus. Dat de flow van de pomp zo snel weer omlaag regelt als de ingestelde kamertemperatuur al bereikt is. Hier zijn vast wel extra instellingen voor maar normaal geproken lijkt de regeling eerder naar +0,5°C op de ingestelde kamertemperatuur te willen gaan om vervolgens uit te schakelen. De kamertemperatuur bewust te hoog zetten met een beperking op de aanvoertemperatuur om maar niet uit te schakelen vind ik ook geen deftige oplossing. Een regeling op vertrekwater ipv de Madoka kamerthermostaat werkt hier ook niet goed boven 0°C met pendelen tot gevolg; telkens een korte inschakeling met een te hoog vermogen en pompsnelheid om vervolgens tot de conclusie te komen dat er nog voldoende warmte in de vloer zit.. niet handig. Ondanks een 3 en 5min interval van bemonstering. Wellicht dat de pomp op continu Aan een beter resultaat zou geven maar dat vind ik minder interessant.
Het inschakelen van modulatie (2°C) op een zelfde stooklijn van 31-27°C (-10 tot 10°C), of met +2°C evenredig de stooklijn verhogen zoals in de handleiding, lijkt wel prima zijn werk te doen door terug te regelen als de ingestelde kamertemperatuur bereikt is. Ik wil er nog geen conclusies aan verbinden maar met modulatie lijkt de temperatuur wel op de ingestelde waarde te blijven mits de warmtepomp zijn minimale afgifte/warmteopbrengst kwijt kan. Het setpoint wordt indien noodzakelijk iets aangepast en na een ontdooicyclus gaat de flow ook vlot terug naar minimum. Dit is precies zoals ik het graag zie maar dan moet de buitentemperatuur in mijn situatie wel rond het vriespunt liggen. Bij hogere buitentemperaturen zal de warmtepomp alsnog proberen door te draaien op minimale afgifte. Dit is dan te hoog waardoor er langzaam verwarmt wordt tot +1°C op de ingestelde en werkelijke* kamertemperatuur. Het nadeel van modulatie is dat de hystere dus nog wat groter is. Op deze dagen heb ik de kamertemperatuur een halve graad lager staan dan eigenlijk gewenst. Tot nu toe werkt dat eerder als een automatische nachtverlaging afgelopen week. Indien Smart Grid input actief is lijkt er echter geen hysterese te zijn en stopt meteen op de (uiteraard hogere) ingestelde waarde voor kamerbuffering.
Kortom; Ook niet meteen de perfecte instelling maar met een juiste stooklijn lijkt de modulatie optie de ingestelde kamertemperatuur beter aan te houden als de warmtevraag maar boven de minimale warmteopbrengst ligt. Op een gegeven moment zal de buitentemperatuur alsnog 'te hoog' zijn voor deze regeling. Ook als de warmtepomp niet overbemeten zou zijn, daar ontkom je niet aan.
* Madoka kamerthermostaat geeft alleen per halve graad op het display weer maar wijkt een extra ~0,6°C naar boven af als de blauwe LED actief is. Waarschijnlijk door interne warmte. De warmtepomp rekent deze afwijking overigens niet mee. Alleen de weergegeven kamertemperatuur zal nog eens een halve graad hoger zijn dan deze werkelijk is. Na uitschakeling zie je ook vrij snel dat de temperatuur een halve graad 'zakt'. Een eventuele correctie op de kamertemperatuur moet men ook alleen invoeren als de Madoka al een tijdje standby staat (blauwe LED uit) tbv een goede onderwaarde voor inschakeling. De bijna standaard afwijking naar boven (waar de meeste mensen een correctie op zetten) is al dan niet een bewuste keus van Daikin. Elke graad extra verwarmen geeft volgens de handleiding ongeveer 6% extra verbuik. Tel uit de winst, alleen is het werkelijk wat minder warm dan je standaard voorgehouden wordt.
Efficiëntie van de warmtepomp: data van ESP Altherma tov binnenunit wel betrouwbaar?
De berekende COP uit de sensorwaarden kan bij 5-10°C buitentemperatuur wel oplopen tot een COP van 5 met pieken van 6 maar dat blijft rond de -5°C eerder tegen een COP van 4. Toch is de werkelijke systeem-COP (ipv de zelf berekende) op het laagste vermogen relatief gezien nog iets lager. Dat kan ook niet anders want alle standaard verbruikers van het systeem hebben op minimale afgifte immers een relatief groter aandeel tov een berekening met uitsluitend een laag invertervermogen. Alleen de COP berekenen met het invertervermogen is dus niet helemaal correct. Wat betekend de bovenstaande afwijking voor de rest van COP berekeningen? Na het combineren van de energiegegevens uit de binnenunit geeft deze vaak al minstens 0,5 COP aftrek tov de berekende waarden voor de COP. En daarbij ben je ook afhankelijk van eventuele afwijking in temperatuur- en flowsensoren, idem voor de Altherma's eigen weergave. Een 2e sensor voor vertrekwater, die van ná de BUH ipv vóór, heeft bij mijn unit bijvoorbeeld een 0,4 tot 0,7°C lagere waarde afhankelijk van hoge of lage vertrekwatertemperatuur. Hier mee rekenen maakt ook weer een verschil in de COP berekening.
Een afwijking bij het berekenen van het invertervermogen: aan de hand van de uitgelezen stroomsterkte x de spanning op dezelfde fase (normaliter ergens tussen 220-245V) zou een goede weergave van het verbruik in Watt moeten geven. Zoals we weten kan het vermogen bij maximaal SWW temperatuur (53°C) icm vrieskou fors oplopen. In de zomer is dit misschien 2500-3000W maar met 'krachtig verwarmen' zag ik de uitgelezen stroomsterkte uit de ESP32 gegevens al eens langzaam oplopen naar maar liefst 20,5A. Dit is ook maar één keer voorgekomen tot nu toe. De netspanning was op dat moment 234V en dit zou dus een flinke 4800W betekenen?! (zelfde run in de bovenstaande afbeelding). De piek van berekende warmteopbrengst lag op een hoge 9100W. Dit is op zijn minst twijfelachtige data. Mede omdat er een B16 installatieautomaat voor zit. Een tweede C16 tbv de BUH. De installatieautomaat schakelde niet af maar het is dan ook geen plotselinge afname. Een som van de P1 poort, PV-opbrengst en de standaard verbruikers op dezelfde fase kwam bij benadering op een 4600W werkelijk verbruik uit. Dat scheelt 200W maar daar gaat het totaalverbruik van de binnenunit inclusief pomp en dergelijke nog eens vanaf. De binnenunit zit immers bij de buitenunit op, op dezelfde installatieautomaat. De aangegeven stroomsterkte van de inverter kan dus blijkbaar niet zomaar met de spanning van de aangesloten fase vermenigvuldigd worden om het inverterverbruik te berekenen. Tenminste niet op maximaal vermogen. De standaard som met "INV N-phase" spanning heeft een waarde waar ik ook nog geen link uit kan halen. Deze waarde is soms 25 tot wel 405. Dit is dus nog een dingetje om eens verder in te duiken. Het lijkt nog eerder een koppeling met toerental maar dat is het ook niet. (Fan 1 step (x10rpm) en INV frequency (rps) geven het toerental de inverter weer en zijn aan elkaar gekoppeld met een factor 6 verschil. Fan 2
step en INV frequency 2 zijn het toerental van de ventilator met dezelfde factor). Spanningsval was op maximaal vermogen een 4-5V gemeten op de binnenunit. Laat dit een 50W verlies zijn over het totaal van kabellengte. Er blijft dus nog steeds een verschil met berekende waarde. Dit is niet heel handig wanneer je enigszins betrouwbare COP data onderling wilt vergelijken tussen de info op de binnenunit en een ESP32. Misschien is het dus verstandig om COP gegevens alleen te vergelijken met de waarden vanuit de binnenunit totdat er een nauwkeuriger rekensom is op de uitgelezen waarden via een ESP32. Voor nu is het helaas meer een indicatie.
Een opsomming van de waarden die ik uit de warmtepomp uitlees, hier op vol vermogen voor SWW:
:strip_exif()/f/image/auEbeT8RasGdvPbGbI18fcGh.jpg?f=fotoalbum_medium)
Hieronder is bijvoorbeeld nog zo'n vreemde uitschieter waarbij de uitgelezen stroomsterkte vermenigvuldigd met fasespanning juist omlaag dipt en bij 300W tijdelijk een veel betere COP berekening geeft. Wellicht omdat de output van stroomsterkte niet mooi lineair is en met vrij grote stappen verandert, of omdat we iets missen in de werkelijke regeling? :
:strip_exif()/f/image/AmdaVtvdlsHbD59gQjtGpyej.jpg?f=fotoalbum_medium)
Het werkelijk verbruik loopt nog via twee aparte kWh-meters in de meterkast. Eén voor de buiten- en binnenunit en de ander voor de BUH. Die kan ik nog via S0 output uitlezen om het systeemverbruik te vergelijken maar daarvoor moet ik eerst een uitbreiding op de Pi installeren. Voor nu maak ik begin Januari nog wel het jaartotaal op om te zien of de verbruikswaarden op de binnenunit overeenkomen. (hier onder inmiddels toegevoegd incl jaarverbruik en afwijking)
Hier volgen nog wat COP en verbruikscijfers van mijn kant.
Gegevens alleen van de binnenunit informatie naar COP gerekend:
Totaal (sinds Juli 2021):
Vloerverwarming COP: 4,49.
Vloerkoeling COP: 6,80.
Sanitair warm water COP: 1,66.*
November 2022:
Vloerverwarming COP: 4,72 ; 571 kWh uit 121 kWh
Sanitair warm water COP: 2,23 ; 107 kWh uit 48 kWh
December 2022:
Vloerverwarming COP: 3,80 ; 1082 kWh uit 285 kWh
Sanitair warm water COP: 2,17 ; 111 kWh uit 51 kWh
Jaarverbruik 2022:
Verwarming: 791 kWh
Koeling: 139 kWh
Sanitair Warm water: 627 kWh
Totaal : 1557 kWh.
Jaarverbruik uitgelezen van energiemeters in meterkast:
Buiten- en binnenunit: 1429 kWh
BackUpHeater: 198kWh
Totaal: 1627 kWh.
Verschil met weergave van binnenunit/app: 70 kWh.
Deze afwijking van iets meer dan 4% zou een deel standby-verbruik kunnen zijn.
De erg warme Juli maand op vloerkoeling had een COP van 5,67 met 312 uit 55 kWh.
*De COP voor SWW lijkt erg laag maar dat is inclusief BUH werking met COP=1; desinfecties en soms bufferen tot 60°C op het elektrisch element dus die tellen hard mee.
Energieverbruik voor SWW ligt per maand tussen 45-65kWh waarvan zomers meestal tot 53°C max gebufferd wordt via de SG schakeling (BUH tijdens SG 'niet toegestaan').
[ Voor 2% gewijzigd door M-spec op 07-01-2023 16:39 . Reden: Extra info en verbruiksgegevens toegevoegd ]
R7 5800X3D | RTX 3090 | C6H X370 | Evolv customloop | PV: 8500Wp ; 24x LG Neon2 ; SMA STP 8.0 | Daikin EHVX 6kW | custom smart grid + EVSE
Dat is een mooi overzicht.Jan- schreef op woensdag 28 december 2022 @ 12:59:
totaal forum overzicht: van de settings:
https://docs.google.com/s...XVyTQMqI/edit?usp=sharing
Ik heb mijn instellingen toegevoegd, weet alleen niet hoe ik ze aan "Onze instellingen" kan toevoegen
Het lijkt erop dat @blinded een vergelijkbare buitenunit heeft.
Ga nu eens wat instellingen vergelijken
Nog iemand met een ht pomp?proozen schreef op vrijdag 30 december 2022 @ 13:33:
[...]
Dat is een mooi overzicht.
Ik heb mijn instellingen toegevoegd, weet alleen niet hoe ik ze aan "Onze instellingen" kan toevoegen
Het lijkt erop dat @blinded een vergelijkbare buitenunit heeft.
Ga nu eens wat instellingen vergelijken
Ik heb die sheet vergrendeld aangezien mensen allerlei vakjes gingen inkleuren…proozen schreef op vrijdag 30 december 2022 @ 13:33:
[...]
Dat is een mooi overzicht.
Ik heb mijn instellingen toegevoegd, weet alleen niet hoe ik ze aan "Onze instellingen" kan toevoegen
Het lijkt erop dat @blinded een vergelijkbare buitenunit heeft.
Ga nu eens wat instellingen vergelijken
Donstil: Je moet kopen wat je wilt hebben. Niet wat je nodig hebt!
Je zou eventueel alle cellen kunnen vergrendelen behalve de rij waar je de naam invuld en onder de lege vakken al de tekst zetten. Zodat als iemand in een leeg vak zijn naam invult alles al wordt ingevuld. Dan hoef jij niet elke keer als er iemand bij komt dit aan te passen.Toppe schreef op vrijdag 30 december 2022 @ 14:13:
[...]
Ik heb die sheet vergrendeld aangezien mensen allerlei vakjes gingen inkleuren…
Als je begrijpt wat ik bedoel?
Blijkbaar weet jij hoe het moet?Onk_the_Monk schreef op vrijdag 30 december 2022 @ 19:12:
[...]
Je zou eventueel alle cellen kunnen vergrendelen behalve de rij waar je de naam invuld en onder de lege vakken al de tekst zetten. Zodat als iemand in een leeg vak zijn naam invult alles al wordt ingevuld. Dan hoef jij niet elke keer als er iemand bij komt dit aan te passen.
Als je begrijpt wat ik bedoel?
Donstil: Je moet kopen wat je wilt hebben. Niet wat je nodig hebt!
In excel werk ik daar veel mee. Zeker met gedeelde documenten. Veronderstel dat het in sheets ook kan.
Wil dat gerust wel eens in orde brengen. Maar weet niet of ik daar deze week nog tijd voor ga hebben.
Vorige keer ook al wat tijd aan besteed toen er wel data was ingevuld en geen naam, heb toen de missende naam maar ingevuld. Maar die kleuren stonden er toen ook al inToppe schreef op vrijdag 30 december 2022 @ 14:13:
[...]
Ik heb die sheet vergrendeld aangezien mensen allerlei vakjes gingen inkleuren…

Er was ooo geen pijl op te trekken welke vakjes wel en niet gekeurd warenderubenstavast schreef op vrijdag 30 december 2022 @ 19:48:
[...]
Vorige keer ook al wat tijd aan besteed toen er wel data was ingevuld en geen naam, heb toen de missende naam maar ingevuld. Maar die kleuren stonden er toen ook al in

Donstil: Je moet kopen wat je wilt hebben. Niet wat je nodig hebt!
Volgens mij kijkt de WP bij iedere actie of de gemeten temperatuur binnen het setpoint +/- hysterese valt. Of dit nu via een schema of handmatige bediening is. Dus in jouw voorbeeld zou de WP weer uitgaan. Ik heb echter ook een keer gezien bij een gemeten temperatuur van 19,7 gr, het setpoint van 20 naar 19,5 graden de WP uit ging. Je zou verwachten dat hij dan door zou verwarmen tot 20 graden. Dus toegegeven, het is een beetje onduidelijk. Echter, zie mijn antwoord op het vorige bericht.brt652 schreef op woensdag 28 december 2022 @ 21:38:
[...]
Wij krijgen binnenkort een Daikin Altherma 3 en ben ook benieuwd of hier een oplossing voor is.
Is het ook mogelijk om dmv een klokprogramma te forceren dat de thermostaat weer gaat verwarmen binnen de hysterese cyclus door een kort moment de ingestelde temperatuur te verhogen?
Stel dat de ingestelde temperatuur 20C is en om 15:00 uur de ruimtetemperatuur 20,5C bereikt. Dan stopt de verwarming en zou de rest van de middag en avond de temperatuur zakken naar 19,5C voordat de warmtepomp weer begint te verwarmen.
Ben benieuwd wat er gebeurt als in bovenstaande situatie de ingestelde temperatuur om bijvoorbeeld 19:00 uur heel kort op 21C wordt gezet. Stel dat de ruimtetemperatuur om 19:00 uur gezakt is tot 20C dan zou de warmtepomp bij het nieuwe setpoint van 21C weer moeten beginnen met verwarmen. Als dan de ingestelde temperatuur weer terug wordt gezet naar 20C, blijft de warmtepomp dan verwarmen totdat opnieuw 20,5C wordt bereikt of gaat hij direct weer uit?
Als hij blijft verwarmen totdat opnieuw 20,5C wordt bereikt dan geeft dat de mogelijkheid om de hysterese cyclus te synchroniseren met de dag cyclus en hiermee te forceren dat 's middags en 's avonds wordt verwarmd.
Weten jullie hoe de thermostaat hierop zou reageren?
Al eerder op gereageerd: die oplossing is er niet. Bij sommige (combi-vloer) modellen kun je parameter [9-0C] op 0.5 instellen en halveer je de hysterese.Fico99 schreef op woensdag 28 december 2022 @ 20:38:
[...]
Heb je hier ondertussen nog een oplossing of workaround voor gevonden?
Wij hebben hier exact dezelfde ervaring met een Daikin Altherma 3 met 230L en 6/6kW icm vloerverwarming en zoeken dus een oplossing om de kamer hysteresis te verlagen.
Zelf ben ik de stooklijn gaan verlagen/inregelen zodat setpoint + hysterese niet of heel langzaam bereikt wordt. Hoe lager de stooklijn, hoe zuiniger de WP draait. Hoe langer de run "WP aan", des te meer comfort (continue verwarming). Wanneer je de stooklijn te hoog hebt staan, krijg je meer een aan/uit regeling met meer verbruik tijdens "WP aan" en krijg je toch een wat onbehaaglijk gevoel tijdens "WP uit" tijd.
Bravo voor je lange verhaalM-spec schreef op woensdag 28 december 2022 @ 21:57:
[...]
Altherma 3 RF, vloerstaand, 230L intern sanitair warm water.
Binnenunit: EHVX08S23EJV6.
Buitenunit: ERGA06EAV3.
Ik heb wat info van afgelopen weken samengevat in een lang verhaal en post ik morgen. Gaat vooral om eventuele winst met continubedrijf en modulatie.
Waterpomp????Thedutch schreef op donderdag 29 december 2022 @ 16:45:
Iemand dit gelezen? Iemand hier mee eens?
https://nieuwrechts.nl/91...oog#.Y62Udjlex2k.facebook
Willy moet zich eens wat beter informeren. Op 1 punt heeft hij wel gelijk: als je de warmtepomp laat installeren en daarna denkt er niet meer naar om hoeft te kijken heb je het mis. Als je je verbruik vervolgens niet monitored kan het je veel geld gaan kosten. Installateurs kunnen meestal wel installeren maar niet inregelen. Daar is dit forum voor. Echter, ieder huis en wellicht ook iedere installatie is anders en moet je zelf aan de slag om optimaal in te regelen. Heeft mij een jaar gekost en ben nog steeds aan het finetunen.
Ik heb daarna de aanvoertemperatuur op 24C gezet. Nu zie ik dat vannacht de verwarming volledig via de BUH is gegaan met een continu verbruik van 2000W. Dat was een duur nachtje.
Zou dit te maken hebben met deze wijziging? Ofwel, is 25C wellicht de minimum aanvoer temperatuur voor de compressor?
Als het niet complex was, was er hier niet een goed lopend onderwerp over.Toppe schreef op donderdag 29 december 2022 @ 17:40:
[...]
Sorry, maar wat is er exact complex aan?
Op internet is genoeg te lezen welke instellingen je moet aanpassen om tot een lager verbruik te komen.
Mijn warmtepomp heeft vandaag 2kWh voor verwarmen gebruikt en 4kWh voor water. Helaas krijg je die niet heel veel verder omlaag zonder écht in te leveren op comfort.
De meeste mensen willen, net als ik, gewoon dat het goed werkt; zonder al dat inregelgedoe.
Asustor AS6704T (32GB, 4x16TB MG08), OpenWrt (3x GL.iNet Flint 2 MT6000), Lyrion Media Server, Odroid H2/N2+/C4/C2, DS918+ (4x8TB WD RED)
Handmatig kan, maar word je gauw gek van lijkt me. Automatisch zou mooi zijn, maar dan moet je de Daikin wel met een externe app oid kunnen bedienen.
21x REC TwinPeak 4 Black 360Wp | Enphase IQ7+ | Daikin Altherma 3 RW 4 kW
Helaas heeft Tibber geen Daikin API, maar dit is prima mogelijk met de smart grid contacten, daar zijn meerdere aanstuur-/aansluit opties voor (2 voudig smart grid relay contacten, preferente powersupply aansluiting of een 4-stage power limiter met een extra PCB), aan te sturen met bijv. home assistant. Staat hier nog op de to-do list, wij hebben vanaf morgen tibber (helaas, want de afgelopen dagen waren bizar goedkoopursusMaritimus schreef op zaterdag 31 december 2022 @ 11:12:
Zijn er hier mensen die op dynamische tarieven (Tibber enzo) de Daikin sturen om zoveel mogelijk het verbruik in de lage tarief uren te krijgen?
Handmatig kan, maar word je gauw gek van lijkt me. Automatisch zou mooi zijn, maar dan moet je de Daikin wel met een externe app oid kunnen bedienen.
Je hebt dan minimaal 2 relais contacten nodig (4 icm de optionele print van daikin), helaas heeft de M5stickcplus die ik voor de espaltherma heb gebruikt maar 1 uitgang voor een relais, dus ik ga dit denk ik met een raspberry pi relay bordje doen op m'n pi 1 die er ook al hangt voor de kamstrup.
EDIT: En dan via de simpele 2-contacten optie:
:strip_exif()/f/image/Ler52WYSoqyh2fB9PdpP09dB.jpg?f=fotoalbum_large)
Zie deze eerdere post met een link naar de handleiding van Daikin waar dat allemaal in staat.
[ Voor 39% gewijzigd door RonJ op 31-12-2022 13:33 ]
All-electric.
Aha, mooi werk al. Hou me/ons op de hoogte hier.RonJ schreef op zaterdag 31 december 2022 @ 13:17:
[...]
Helaas heeft Tibber geen Daikin API, maar dit is prima mogelijk met de smart grid contacten, daar zijn meerdere aanstuur-/aansluit opties voor, aan te sturen met bijv. home assistant. Staat hier nog op de to-do list, wij hebben vanaf morgen tibber.
Je hebt dan minimaal 2 relais contacten nodig (4 icm de optionele print van daikin), helaas heeft de M5stickcplus die ik voor de espaltherma heb gebruikt maar 1 uitgang voor een relais, dus ik ga dit denk ik met een raspberry pi relay bordje doen op m'n pi 1 die er ook al hangt voor de kamstrup.
Zie deze eerdere post met een link naar de handleiding van Daikin waar dat allemaal in staat.
Ik meen dat bij NIBE de wp zelf met dynamische prijzen api's overweg kan. Daar kan Daikin nog veel van leren.
21x REC TwinPeak 4 Black 360Wp | Enphase IQ7+ | Daikin Altherma 3 RW 4 kW
Kamstrup is flowmeter met Ta en Tr sensoren?RonJ schreef op zaterdag 31 december 2022 @ 13:17:
[...]
Helaas heeft Tibber geen Daikin API, maar dit is prima mogelijk met de smart grid contacten, daar zijn meerdere aanstuur-/aansluit opties voor, aan te sturen met bijv. home assistant. Staat hier nog op de to-do list, wij hebben vanaf morgen tibber (helaas, want de afgelopen dagen waren bizar goedkoop).
Je hebt dan minimaal 2 relais contacten nodig (4 icm de optionele print van daikin), helaas heeft de M5stickcplus die ik voor de espaltherma heb gebruikt maar 1 uitgang voor een relais, dus ik ga dit denk ik met een raspberry pi relay bordje doen op m'n pi 1 die er ook al hangt voor de kamstrup.
Zie deze eerdere post met een link naar de handleiding van Daikin waar dat allemaal in staat.
21x REC TwinPeak 4 Black 360Wp | Enphase IQ7+ | Daikin Altherma 3 RW 4 kW
Tot de API aangepast wordt en je er niets meer aan hebt….ursusMaritimus schreef op zaterdag 31 december 2022 @ 13:20:
[...]
Aha, mooi werk al. Hou me/ons op de hoogte hier.
Ik meen dat bij NIBE de wp zelf met dynamische prijzen api's overweg kan. Daar kan Daikin nog veel van leren.
Donstil: Je moet kopen wat je wilt hebben. Niet wat je nodig hebt!
Correct, die is een heel stuk nauwkeuriger dan het ingebouwde spul. En Daikin en software... tja. Opzich kan de API veel slechter, maar de mogelijkheden zijn wat beperkt. Dus nu maar via de ESPaltherma alles uitlezen.ursusMaritimus schreef op zaterdag 31 december 2022 @ 13:22:
[...]
Kamstrup is flowmeter met Ta en Tr sensoren?
Voordeel van de ESP + relays opties is dat het allemaal lekker lokaal werkt. Deze cloud architect heeft dit soort spul thuis liever offline

[ Voor 13% gewijzigd door RonJ op 31-12-2022 13:28 ]
All-electric.
Ook bij mij lijkt de hoge temperatuur warmtepomp te gaan pendelenMartienvdm schreef op zaterdag 31 december 2022 @ 09:56:
Zoals bij velen is mijn WP ook aan het pendelen geraakt sinds het weer warmer geworden is.
Klopt het dat onderstaande het pendel gedrag weergeeft?
Zo de zien is de retour temperatuur al bijna gelijk aan de ingestelde aanvoer temperatuur.
:strip_exif()/f/image/wgSpz2lx9qACst08IWyICxpS.jpg?f=fotoalbum_large)
Ik probeer dit op te lossen door de onderkant van de stookcurve van 27⁰C naar 30⁰C aan te passen.
Is dit correct of zijn er andere betere oplossingen? e.g. Delta T=10 verlagen naar 8?
Wat ga ik merken als ik te laag ga met de delta T?
Op zich is het met dit weer niet raar dat zo'n grote unit gaat pendelen, het minimale vermogen is gewoon te hoog tov de vraag. Je zou zeker een hogere stooklijn kunnen proberen.proozen schreef op zaterdag 31 december 2022 @ 13:32:
[...]
Ook bij mij lijkt de hoge temperatuur warmtepomp te gaan pendelen
Klopt het dat onderstaande het pendel gedrag weergeeft?
Zo de zien is de retour temperatuur al bijna gelijk aan de ingestelde aanvoer temperatuur.
[Afbeelding]
Ik probeer dit op te lossen door de onderkant van de stookcurve van 27⁰C naar 30⁰C aan te passen.
Is dit correct of zijn er andere betere oplossingen? e.g. Delta T=10 verlagen naar 8?
Wat ga ik merken als ik te laag ga met de delta T?
Mijn LT unit loopt ook veel zuiniger en pendelt wat minder op een hogere Ta dan het minimale, de COP is ruim een punt hoger bij Ta 28 tov 26 (as we speak COP=7,3 (uur gemiddelde sinds 13u = 6,9) bij Ta 28,3C).
Bij een lagere Delta T gaat een Daikin eerst de flow verhogen (= ook goed voor je COP) totdat je pomp maximaal draait (pump modulation ergens tussen 0 en 10 op je espaltherma sensor). Daarna lever je simpelweg in op het af te geven vermogen. Kan dus geen kwaad, hooguit wordt het straks op een hele koude dag niet meer goed warm, dan kan je m weer verhogen. Volgens mij heb je afgifte zat, dus verlaag m maar gerust eens.
All-electric.
Wel lekker goedkoop
Volgende week op vakantie, dan ben ik van plan de temp te verlagen naar 17 graden. Ik ben benieuwd hoeveel de verwarming dan aan zal gaan met dit weer...
zonder WP
80m3 (wk49)
95m3 (wk50)
met WP per week naar
20m3 (wk51)
16m3 (wk52)
minder gas dat zeker en heel mooi natuurlijk.
Electra welke de Daikin verbruikt in
wk 51 - 120kWh
wk 52 - 115 kWh
Nog weinig aan de intstellingen veranderd, volgens de installateur de stooklijn genomen van 55 graden aanvoer bij -5 graden buitentemp. Denk dat er nog wel wat te verstellen valt, maar is mij iets te gecompliceerd om helemaal te begrijpen.
Gelukkig een overproductie van de zonnepanelen van ca. 2800 kWh, dat zou simpel gerekend 23 weken stoken zijn met de WP. Het nieuwe jaar mag beginnen, we hopen op 500 m3 gas, 1.000 kWh aan electra te gaan gebruiken, waar in 2019 dit op 2500 m3 en 3500 kWh stond.
Maar ook: we zijn nog niet klaar, het salderings monster moeten we nog gaan aanpakken.
Huis : 200 m2, 1977, geisoleerd, dubbelglas, evehome zone thermostaten, convectoren / radiatoren, WP Boiler,
Voor mij geldt de meeste winst gehaald uit:Shindrac schreef op vrijdag 30 december 2022 @ 22:55:
Ik heb hier al wel wat nuttige tips gelezen ondertussen, waarvoor dank! Mijn verbruik tijdens de koudste dagen kunnen halveren en ik vermoed (maar gezien het weer kan ik dat niet bevestigen) misschien al meer dan dat. Ik vraag me echter af waar jullie de meeste winst uit gehaald hebben. Momenteel heb ik enkel de BUH uitgeschakeld voor allesbehalve SWW, wat voor mij een boosdoener was, en de stooklijn zeer lichtjes aangepast van standaard waarden. Iemand die een soort van quick wins heeft die iedereen zou moeten nakijken?
1. SWW temperatuur verlagen naar 40 gr. (alleen voor douche). Schema ingesteld (tussen 12:00 - 15:00) en verwarming (8 gr. hysterese). Dus alleen verwarmen tussen 12-15 uur EN indien SWW temp < 32 gr.
2. Stooklijn verlagen zodanig dat je lange runs hebt en eigenlijk het Setpoint Kamerthermostaat + Hysterese niet of heel langzaam bereikt.
3. Sensoren gemiddelde op 24 uur ingesteld
4. Verhogen vertrekwater rond 0 graden uit gezet
Vertrekwater was 30 gr. (buiten temperatuur 10 gr.). Daarna via Hoofdzone vertrekwater temperatuur op +8 = 38 gr. gezet. Hierdoor werd het verbruik 2 kW per uur. Dit is gelijk aan het verbruik van de WP toen het buiten -2 tot 0 gr. was en de stooklijn ook op 38 gr. stond.
Logisch natuurlijk. Behalve dat ik er van uitging dat bij een lage buitentemperatuur de buitenunit harder moet werken en dus een hoger verbruik zou hebben. Dat is dus niet zo. Bij een hoge temperatuur (10 gr.) verbruikt de WP evenveel energie als bij lage temperatuur (-2) om het vertrekwater op 38 graden te krijgen. Althans, bij mij was het verschil niet te merken.
Ik heb dit gedaan in januari met een pomp-schakelaar (klem direct op de leiding onder de WP) en zag toch behoorlijke verschillen. Hierdoor heeft de installateur destijds de sensoren vervangen en was het al beter, echter bij de hogere temperatuur (38 graden) zie ik nog steeds een verschil van 3-4 gr. Ben benieuwd naar jullie ervaringen.
In de weken 51 en 52 was de gemiddelde temperatuur ongeveer 6 graden en in de weken 48 en 49 was de gemiddelde temperatuur onder het vriespunt.GertS1968 schreef op zaterdag 31 december 2022 @ 17:03:
Bij ons draait de unit nu 2 weken, het gasverbruik is drasties naar benenden:
zonder WP
80m3 (wk49)
95m3 (wk50)
met WP per week naar
20m3 (wk51)
16m3 (wk52)
minder gas dat zeker en heel mooi natuurlijk.
Electra welke de Daikin verbruikt in
wk 51 - 120kWh
wk 52 - 115 kWh
Niet echt een eerlijk vergelijk volgens mij.
Als ik even je reacties teruglees, lees ik dat je een Daikin/Intergas hybride warmtepomp hebt van 8kW en al eerder een aparte WP voor SWW.
Met een gasverbruik van 2500m3 voor de plaatsing van de WP kom ik op ongeveer een verwarmings vermogen van 12.5kW ('Koevlaas methode').
Als je terug zou gaan naar 500m3 gas, dan zou dat een afname van 80% zijn.
Volgens een rekenvoorbeeld van Daikin is een besparing van gas mogelijk rond de 35% bij een rendement van 90% van de gasketel en een SCOP van 3.64 bij 55oC.
Gezien je warmtevraag van 12.5kW en de 7.4kW geleverd vermogen van de 8kW warmtepomp heb ik zo het idee, dat die 500m3 een beetje een rooskleurige gedachte is... Zelfs al zou je 50% besparing op je gasverbruik kunnen realiseren blijft er nog steeds 1250m3 over...
Een huis van 1977 met standaard dubbel glas en geen na isolatie is niet erg vriendelijk voor je gasverbruik
Maar als ik het mis heb hoor ik het graag
[ Voor 48% gewijzigd door graziemille op 01-01-2023 19:56 ]
In lees in verschillende reacties dat jij erg veel gedaan hebt m.b.t. tunen van de tank.
Ik wil hier binnenkort ook mee beginnen.
Zou jij jouw parameters willen invullen in een nieuw tabblad op onderstaand doc:
https://docs.google.com/s...-nGT_ZPXVyTQMqI/htmlview#
Dan kan ik zien welke instellingen anders zijn dan standaard.
Denk dat dit een goed startpunt is om te bekijken welke instellingen voor mij handig zijn.
[ Voor 16% gewijzigd door proozen op 01-01-2023 17:27 ]
Waar kan ik bij de altherma 3 lt zien hoeveel stroom ik verbruikt heb in het totaal?
Want in de instellingen bij energieverbruik staat bijgeschreven dat de waarden niet exact zijn...
In de wp instellingen zie ik dat ik in december 454 kWh heb verbruikt. Mijn homewizard geeft 844kWh totaal aan. Is die 454 kWh mijn verbruikte elektra? Er staan namelijk bij "opgenomen elektrisch vermogen".
Kan iemand mij uitleggen wat het betekend?
Is alleen je WP op de homewizard aangesloten?Thedutch schreef op zondag 1 januari 2023 @ 19:32:
Mede wp eigenaren,
Waar kan ik bij de altherma 3 lt zien hoeveel stroom ik verbruikt heb in het totaal?
Want in de instellingen bij energieverbruik staat bijgeschreven dat de waarden niet exact zijn...
In de wp instellingen zie ik dat ik in december 454 kWh heb verbruikt. Mijn homewizard geeft 844kWh totaal aan. Is die 454 kWh mijn verbruikte elektra? Er staan namelijk bij "opgenomen elektrisch vermogen".
Kan iemand mij uitleggen wat het betekend?
Donstil: Je moet kopen wat je wilt hebben. Niet wat je nodig hebt!
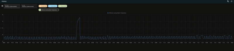
ik heb nu een tijdje dat ik wp kan monitoren via espeltharma, super.
Dan daarbij viel mij vandaag dit op:
/f/image/hPJEifSHw8MZkZ7XpyYE8s9k.png?f=fotoalbum_large)
Dus veel pendelen volgesn mij, iets wat ik natuurlijk niet wil.
Ik heb de stooklijn in de afgelopen weken al een paar keer aangepast, vooral de temp naar beneden.
Wat kan nu bovenstaande gedrag verklaren, en wellich belangrijker, hoe voorkom ik het.
Bij mij staat modulatie trouwens uit.
Helemaal rechts in de grafiek lijkt hij even te doen wat ik zou verwachten, dus een lager continue verbruik, met veel minder wisseling in de uitgaande temperatuur.
[ Voor 9% gewijzigd door Driek op 02-01-2023 10:19 ]
Tijd van werken, tijd van rusten
Bij mij werkte gek genoeg juist het wat verhogen van de TA om een stabiel gedrag (en een hogere COP) te krijgen. De stooklijn staat nu op 28-32 bij +5 en -5 icm een DT van 3. Dat wil natuurlijk niet zeggen dat dat bij jou ook werkt, maar je kan het eens proberen.Driek schreef op maandag 2 januari 2023 @ 10:17:
goedemorgen,
ik heb nu een tijdje dat ik wp kan monitoren via espeltharma, super.
Dan daarbij viel mij vandaag dit op:
[Afbeelding]
Dus veel pendelen volgesn mij, iets wat ik natuurlijk niet wil.
Ik heb de stooklijn in de afgelopen weken al een paar keer aangepast, vooral de temp naar beneden.
Wat kan nu bovenstaande gedrag verklaren, en wellich belangrijker, hoe voorkom ik het.
Bij mij staat modulatie trouwens uit.
Helemaal rechts in de grafiek lijkt hij even te doen wat ik zou verwachten, dus een lager continue verbruik, met veel minder wisseling in de uitgaande temperatuur.
Bij dit warme weer krijg je altijd een punt, zeker bij een heel goed geisoleerd huis, dat de unit gaat pendelen omdat het minimale vermogen nog steeds te hoog is. Dan zou je ook een nachtverlaging/nachtuitschakeling kunnen gebruiken ipv 24/7 draaien.
All-electric.
Nee, alles. Homewizard zit in mijn slimme meter.
Dan heb je het actuele verbruik van je meter. Je zal meer gebruiken dan enkel de WP dus homewizard is niet helemaal eerlijk qua data.Thedutch schreef op maandag 2 januari 2023 @ 12:18:
[...]
Nee, alles. Homewizard zit in mijn slimme meter.
Donstil: Je moet kopen wat je wilt hebben. Niet wat je nodig hebt!
Precies dezelfde ervaring bij mij: stooklijn iets verhoogd naar 28 graden en Delta T op 3 graden.RonJ schreef op maandag 2 januari 2023 @ 10:47:
[...]
Bij mij werkte gek genoeg juist het wat verhogen van de TA om een stabiel gedrag (en een hogere COP) te krijgen. De stooklijn staat nu op 28-32 bij +5 en -5 icm een DT van 3. Dat wil natuurlijk niet zeggen dat dat bij jou ook werkt, maar je kan het eens proberen.
Bij dit warme weer krijg je altijd een punt, zeker bij een heel goed geisoleerd huis, dat de unit gaat pendelen omdat het minimale vermogen nog steeds te hoog is. Dan zou je ook een nachtverlaging/nachtuitschakeling kunnen gebruiken ipv 24/7 draaien.
Ik zie exact hetzelfde gedrag bij mij!Driek schreef op maandag 2 januari 2023 @ 10:17:
goedemorgen,
ik heb nu een tijdje dat ik wp kan monitoren via espeltharma, super.
Dan daarbij viel mij vandaag dit op:
[Afbeelding]
Dus veel pendelen volgesn mij, iets wat ik natuurlijk niet wil.
Ik heb de stooklijn in de afgelopen weken al een paar keer aangepast, vooral de temp naar beneden.
Wat kan nu bovenstaande gedrag verklaren, en wellich belangrijker, hoe voorkom ik het.
Bij mij staat modulatie trouwens uit.
Helemaal rechts in de grafiek lijkt hij even te doen wat ik zou verwachten, dus een lager continue verbruik, met veel minder wisseling in de uitgaande temperatuur.
Heb de Atherma via de wifi module in HA draaien, de inlet temperatuur heb ik niet maar de uitgaande temperatuur kan ik wel zien en heeft exact dit beeld.
Stooklijn verhogen is inderdaad juist.Driek schreef op maandag 2 januari 2023 @ 10:17:
Hoe voorkom ik het.
Heb dit 31-dec ook gedaan, hieronder het resultaat.
Denk niet dat de modulatie hier veel invloed op heeft
:strip_exif()/f/image/c9nq7INA85yqJxT4WvqdSghy.jpg?f=fotoalbum_large)
Echter ik heb een 18kW hoge temperatuur warmtepomp.
Als je minder vermogen hebt kun je hem waarschijnlijk iets lager houden.
Zie hieronder een eerdere reactie van RonJ
RonJ schreef op zaterdag 31 december 2022 @ 13:41:
[...]
Op zich is het met dit weer niet raar dat zo'n grote unit gaat pendelen, het minimale vermogen is gewoon te hoog tov de vraag. Je zou zeker een hogere stooklijn kunnen proberen.
Mijn LT unit loopt ook veel zuiniger en pendelt wat minder op een hogere Ta dan het minimale, de COP is ruim een punt hoger bij Ta 28 tov 26 (as we speak COP=7,3 (uur gemiddelde sinds 13u = 6,9) bij Ta 28,3C).
Bij een lagere Delta T gaat een Daikin eerst de flow verhogen (= ook goed voor je COP) totdat je pomp maximaal draait (pump modulation ergens tussen 0 en 10 op je espaltherma sensor). Daarna lever je simpelweg in op het af te geven vermogen. Kan dus geen kwaad, hooguit wordt het straks op een hele koude dag niet meer goed warm, dan kan je m weer verhogen. Volgens mij heb je afgifte zat, dus verlaag m maar gerust eens.
Totale jaarverbruik valt me niet tegen overigens. 2800 kWh aan elektrisch vermogen afgelopen jaar. Vrijstaande nieuwbouw woning met een 220M² aan oppervlakte.
Sta volledig vrij aan een kant waardoor er soms best veel wind is.
ik denk dat ik ongeveer hetzelfde heb, Heb 750m3 en beneden verwarm ik 120m2 en boven alleen badkamer van 15m2.Tortelli schreef op maandag 2 januari 2023 @ 18:04:
8 kWh pomp op een vrijstaande nieuwbouwwoning (~220M2 en 740M³ als ik het goed heb)
Jaarverbruik is denk ik wel hoger, daarom nu aan het monitoren en finetunen.
Wat is jouw stooklijn?
Tijd van werken, tijd van rusten
-------
Ik heb ook een M5stickCplus en deze kan 2 relais aansturen via pin G32 en G33. Deze zijn in te stellen onder Setup.h (ESPaltherma) door beide mqtt regels toe te passen voor de SG1 en SG2 contacten.RonJ schreef op zaterdag 31 december 2022 @ 13:17:
[...]
Helaas heeft Tibber geen Daikin API, maar dit is prima mogelijk met de smart grid contacten, daar zijn meerdere aanstuur-/aansluit opties voor (2 voudig smart grid relay contacten, preferente powersupply aansluiting of een 4-stage power limiter met een extra PCB), aan te sturen met bijv. home assistant. Staat hier nog op de to-do list, wij hebben vanaf morgen tibber (helaas, want de afgelopen dagen waren bizar goedkoop).
Je hebt dan minimaal 2 relais contacten nodig (4 icm de optionele print van daikin), helaas heeft de M5stickcplus die ik voor de espaltherma heb gebruikt maar 1 uitgang voor een relais, dus ik ga dit denk ik met een raspberry pi relay bordje doen op m'n pi 1 die er ook al hangt voor de kamstrup.
EDIT: En dan via de simpele 2-contacten optie:
[Afbeelding]
Zie deze eerdere post met een link naar de handleiding van Daikin waar dat allemaal in staat.
1
2
3
4
| //Smart grid control - Optional: //Uncomment and set to enable SG mqtt functions #define PIN_SG1 32// Pin connected to dry contact SG 1 relay (normally open) #define PIN_SG2 33// Pin connected to dry contact SG 2 relay (normally open) |
Toch gebruik ik vrijwel alleen de 'Aanbevolen Aan' optie met één contact. Eigenlijk nooit de tweede met 'geforceerd Aan' of 'geforceerd Uit'. Dit heeft voor mij nog geen toepassing gehad maar misschien kan 'geforceerd Uit' nog handig zijn om de hogere hysterese van modulatie (+1 ipv 0,5 over setpoint) tijdelijk te cancelen bij hogere buitentemperaturen.
Een vermogenslimiet beheren via ESPaltherma waren ze al aan het onderzoeken om dat zonder uitbreidingsmodule werkende te krijgen en eventueel het tweede SG relais in te zetten om het vermogen te kunnen limiteren.
Op zich niet verkeerd als er steeds meer mogelijkheden komen. Op mijn to-do list staat echter het aansluiten van de SG energiemeter. Dat is de S0 input op de warmtepomp zodat deze als het goed is zelf kan afregelen op beschikbaar vermogen. Bij voorkeur doe ik dit met een S0 output vanuit de Pi maar dat lijkt niet te bestaan. Anders heb je bijvoorbeeld het S0 signaal uit een extra (3-fase) energiemeter tussen de PV nodig maar dan zijn andere verbruikers in het huishouden niet meegenomen.
R7 5800X3D | RTX 3090 | C6H X370 | Evolv customloop | PV: 8500Wp ; 24x LG Neon2 ; SMA STP 8.0 | Daikin EHVX 6kW | custom smart grid + EVSE
Is er een ESPAltherma sensor waarmee ik de huidige compressor capaciteit mee kan uitlezen?
Ja die is er, even zoeken in de ESPAltherma software naar compressor of inverter rps.proozen schreef op maandag 2 januari 2023 @ 19:33:
Ik zou graag willen weten hoe hard de compressor werkt.
Is er een ESPAltherma sensor waarmee ik de huidige compressor capaciteit mee kan uitlezen?
Ik las dat je een 18kW 3-fase model hebt. Bedoel je het elektrisch vermogen van de inverter/compressor?proozen schreef op maandag 2 januari 2023 @ 19:33:
Ik zou graag willen weten hoe hard de compressor werkt.
Is er een ESPAltherma sensor waarmee ik de huidige compressor capaciteit mee kan uitlezen?
Heb je op het moment een lijst van berichten die je uitleest via mqtt zoals onderstaande?
Omdat het een 3-fase model is kan ik niet meteen zeggen of deze redelijk eenvoudig via een som van bijvoorbeeld de uitgelezen stroomsterkte bepaalt kan worden. Ook de waarde voor enkelfase modellen is namelijk hoofdzakelijk indicatief met kleine afwijkingen op juist minimale en maximale output. Een aparte kwh-meter plaatsen en de S0-output uitlezen is de meest nauwkeurige methode.
:strip_exif()/f/image/auEbeT8RasGdvPbGbI18fcGh.jpg?f=fotoalbum_large)
R7 5800X3D | RTX 3090 | C6H X370 | Evolv customloop | PV: 8500Wp ; 24x LG Neon2 ; SMA STP 8.0 | Daikin EHVX 6kW | custom smart grid + EVSE
Interessante post!
Valt me op dat jou Sanitair warm water COP relatief laag is. Ik kom op 2,6 uit (wel gegevens van Daikin zelf)
in december. Vat op 48c.
Vloerverwarming COP zat ik ook op 3,8.
Wel wat interessante zaken uit jou post om eens naar te kijken. Heb naast de stooklijn (en de temperatuur correctie op de kamertemperatuur meter van -1,5c) niets aangepast.
28c bij 20 gradenDriek schreef op maandag 2 januari 2023 @ 18:28:
[...]
ik denk dat ik ongeveer hetzelfde heb, Heb 750m3 en beneden verwarm ik 120m2 en boven alleen badkamer van 15m2.
Jaarverbruik is denk ik wel hoger, daarom nu aan het monitoren en finetunen.
Wat is jouw stooklijn?
34c bij -15
(hij stond eerder op 26c bij 20c)
[ Voor 32% gewijzigd door Tortelli op 02-01-2023 20:37 ]
Ik dacht dat deze inverter een spannings regelaar was voor de modulerende pomp in de binnenunit
Ik heb idd een 18kW 3-fase model.
In de meterkast heb ik een stroommeter laten zetten op de 3 groepen van de wamtepomp
Zie hieronder de data die ik uitlees
Data genoeg denk ik

Nu nog leren wat ik er mee kan
Uit de ESPAlteherma:
1
2
3
4
5
6
7
8
9
10
11
12
13
14
15
16
17
18
19
20
21
22
23
24
25
26
27
28
29
30
31
32
33
34
35
36
37
38
39
40
41
42
43
44
45
46
47
48
49
50
51
52
53
54
55
56
57
58
59
60
61
62
63
64
65
66
67
68
69
| Refrigerant type Sensor Data Qty INV compressor Qty STD compressor Qty Fan Data Qty Expansion Valve Data Qty 4 Way Valve Data Qty Solenoid valve Qty O/U capacity (kW) Operation Mode Defrost Operation Target Evap. Temp. Outdoor air temp.(R1T) O/U Heat Exch. Temp. Discharge pipe temp. Suction pipe temp. Heat exchanger mid-temp. Liquid pipe temp.(R6T) Heat sink temp. Pressure sensor Pressure sensor(T) INV primary current (A) INV secondary current (A) Voltage (N-phase) (V) INV frequency (rps) Fan 1 (10 rpm) Expansion valve (pls) 4 Way Valve 1 4 Way Valve 2 4 Way Valve 3 4 Way Valve 4 4 Way Valve 5 I/U operation mode Freeze Protection Freeze Protection for water piping DHW setpoint LW setpoint (main) Water flow switch BSH BUH Step1 BUH Step2 Water pump operation Leaving water temp. before BUH (R1T) Leaving water temp. after BUH (R2T) Refrig. Temp. liquid side (R3T) Inlet water temp.(R4T) DHW tank temp. (R5T) Indoor ambient temp. (R1T) Reheat ON/OFF Storage eco ON/OFF Storage comfort ON/OFF Powerful DHW Operation. ON/OFF Space heating Operation ON/OFF LW setpoint (add) RT setpoint Tank preheat ON/OFF Circulation pump operation Flow sensor (l/min) Water pressure Water pump signal (0:max-100:stop) Boiler Heating Target Temp. Target delta T heating M5VIN M5AmpIn M5BatV M5BatCur M5BatPwr WifiRSSI FreeMem |
Uit de Kwh meter:
1
2
3
4
5
6
7
8
9
10
11
12
13
14
15
16
17
18
19
20
21
22
23
24
25
26
27
28
29
30
31
32
33
34
35
36
37
38
39
40
41
| Electric Consumption [A] (2) Electric Consumption [A] (3) Electric Consumption [A] (4) Electric Consumption [Power Factor] Electric Consumption [Power Factor] (2) Electric Consumption [Power Factor] (3) Electric Consumption [Power Factor] (4) Electric Consumption [V] (2) Electric Consumption [V] (3) Electric Consumption [V] (4) Electric Consumption [W] Electric Consumption [W] (2) Electric Consumption [W] (3) Electric Consumption [W] (4) Electric Consumption [kVAh] Electric Consumption [kVar] Electric Consumption [kVar] (2) Electric Consumption [kVar] (3) Electric Consumption [kVar] (4) Electric Consumption [kVarh] Electric Consumption [kWh] Electric Production [A] (2) Electric Production [A] (3) Electric Production [A] (4) Electric Production [Power Factor] Electric Production [Power Factor] (3) Electric Production [Power Factor] (4) Electric Production [V] (2) Electric Production [V] (3) Electric Production [V] (4) Electric Production [W] Electric Production [W] (2) Electric Production [W] (3) Electric Production [W] (4) Electric Production [kVAh] Electric Production [kVar] Electric Production [kVar] (2) Electric Production [kVar] (3) Electric Production [kVar] (4) Electric Production [kVarh] Electric Production [kWh] |
Hoe kan ik zien ik bij welke rps (=Hz) de compressor aan zijn maximum capaciteit (18 kW) zit?
'INV freq rps' gaat (x60 voor rpm) inderdaad van bijvoorbeeld 500 tot 5000 rpm. Deze waarde heeft een link met 'FAN step' met een factor 6. Helaas is dat geen toerental voor de ventilator.MBgek schreef op maandag 2 januari 2023 @ 19:59:
[...]
Ja die is er, even zoeken in de ESPAltherma software naar compressor of inverter rps.
R7 5800X3D | RTX 3090 | C6H X370 | Evolv customloop | PV: 8500Wp ; 24x LG Neon2 ; SMA STP 8.0 | Daikin EHVX 6kW | custom smart grid + EVSE
Ik noem het voor het gemak vaak inverter ipv compressorproozen schreef op maandag 2 januari 2023 @ 20:24:
de enige parameter met rps is "INV frequency (rps)" Deze lees ik al uit.
Ik dacht dat deze inverter een spannings regelaar was voor de modulerende pomp in de binnenunit
Ik heb idd een 18kW 3-fase model.
In de meterkast heb ik een stroommeter laten zetten op de 3 groepen van de wamtepomp
Zie hieronder de data die ik uitlees
Data genoeg denk ik![]()
Nu nog leren wat ik er mee kan![]()
Uit de ESPAlteherma:
code:
1 2 3 4 5 6 7 8 9 10 11 12 13 14 15 16 17 18 19 20 21 22 23 24 25 26 27 28 29 30 31 32 33 34 35 36 37 38 39 40 41 42 43 44 45 46 47 48 49 50 51 52 53 54 55 56 57 58 59 60 61 62 63 64 65 66 67 68 69 Refrigerant type Sensor Data Qty INV compressor Qty STD compressor Qty Fan Data Qty Expansion Valve Data Qty 4 Way Valve Data Qty Solenoid valve Qty O/U capacity (kW) Operation Mode Defrost Operation Target Evap. Temp. Outdoor air temp.(R1T) O/U Heat Exch. Temp. Discharge pipe temp. Suction pipe temp. Heat exchanger mid-temp. Liquid pipe temp.(R6T) Heat sink temp. Pressure sensor Pressure sensor(T) INV primary current (A) INV secondary current (A) Voltage (N-phase) (V) INV frequency (rps) Fan 1 (10 rpm) Expansion valve (pls) 4 Way Valve 1 4 Way Valve 2 4 Way Valve 3 4 Way Valve 4 4 Way Valve 5 I/U operation mode Freeze Protection Freeze Protection for water piping DHW setpoint LW setpoint (main) Water flow switch BSH BUH Step1 BUH Step2 Water pump operation Leaving water temp. before BUH (R1T) Leaving water temp. after BUH (R2T) Refrig. Temp. liquid side (R3T) Inlet water temp.(R4T) DHW tank temp. (R5T) Indoor ambient temp. (R1T) Reheat ON/OFF Storage eco ON/OFF Storage comfort ON/OFF Powerful DHW Operation. ON/OFF Space heating Operation ON/OFF LW setpoint (add) RT setpoint Tank preheat ON/OFF Circulation pump operation Flow sensor (l/min) Water pressure Water pump signal (0:max-100:stop) Boiler Heating Target Temp. Target delta T heating M5VIN M5AmpIn M5BatV M5BatCur M5BatPwr WifiRSSI FreeMem
Uit de Kwh meter:
code:
1 2 3 4 5 6 7 8 9 10 11 12 13 14 15 16 17 18 19 20 21 22 23 24 25 26 27 28 29 30 31 32 33 34 35 36 37 38 39 40 41 Electric Consumption [A] (2) Electric Consumption [A] (3) Electric Consumption [A] (4) Electric Consumption [Power Factor] Electric Consumption [Power Factor] (2) Electric Consumption [Power Factor] (3) Electric Consumption [Power Factor] (4) Electric Consumption [V] (2) Electric Consumption [V] (3) Electric Consumption [V] (4) Electric Consumption [W] Electric Consumption [W] (2) Electric Consumption [W] (3) Electric Consumption [W] (4) Electric Consumption [kVAh] Electric Consumption [kVar] Electric Consumption [kVar] (2) Electric Consumption [kVar] (3) Electric Consumption [kVar] (4) Electric Consumption [kVarh] Electric Consumption [kWh] Electric Production [A] (2) Electric Production [A] (3) Electric Production [A] (4) Electric Production [Power Factor] Electric Production [Power Factor] (3) Electric Production [Power Factor] (4) Electric Production [V] (2) Electric Production [V] (3) Electric Production [V] (4) Electric Production [W] Electric Production [W] (2) Electric Production [W] (3) Electric Production [W] (4) Electric Production [kVAh] Electric Production [kVar] Electric Production [kVar] (2) Electric Production [kVar] (3) Electric Production [kVar] (4) Electric Production [kVarh] Electric Production [kWh]
Hoe kan ik zien ik bij welke rps (=Hz) de compressor aan zijn maximum capaciteit (18 kW) zit?
Op zich wel benieuwd wat jouw 3-fase model weergeeft bij de waarde van:
INV primary current (A)
INV secondary current (A)
Voltage (N-phase) (V)
Vergeleken met een gelijktijdige uitlezing uit de kWh-meter.
"Primary current is what goes into the inverter (230V/50Hz). Output current is the pulsed three phase current to the motor (variable voltage and frequency)" volgens de ESPaltherma Wiki
Rij 11: Electric Consumption [W] zou mijns inziens het totaalvermogen van alle 3 fasen moeten weergeven.
R7 5800X3D | RTX 3090 | C6H X370 | Evolv customloop | PV: 8500Wp ; 24x LG Neon2 ; SMA STP 8.0 | Daikin EHVX 6kW | custom smart grid + EVSE
2,6 met de koude December is netjes. Daarbij elke week nog standaard een desinfectierun naar 60°C?Tortelli schreef op maandag 2 januari 2023 @ 20:21:
@M-spec
Interessante post!
Valt me op dat jou Sanitair warm water COP relatief laag is. Ik kom op 2,6 uit (wel gegevens van Daikin zelf)
in december. Vat op 48c.
Vloerverwarming COP zat ik ook op 3,8.
Wel wat interessante zaken uit jou post om eens naar te kijken. Heb naast de stooklijn (en de temperatuur correctie op de kamertemperatuur meter van -1,5c) niets aangepast.
[...]
Mijn COP voor SWW is inderdaad niet erg hoog. Ik heb de interne 230l tank standaard op 42 maar indien SG beschikbaar verwarmt deze naar 53°C tank (= max 60 vertrekwater waar de WP stopt) De pompflow is dan waarschijnlijk de max 25l/min net als 'krachtig verwarmen' ipv efficiëntere 16 l/min tijdens normaal verwarmen. Ik zal het eens in de gaten houden of dat zo is. De tank was met enige regelmaat ook goed aangevuld met koud water na het douchen met <20°C op de middelste sensor. Als het water koud is is de COP nog wel hoger.
R7 5800X3D | RTX 3090 | C6H X370 | Evolv customloop | PV: 8500Wp ; 24x LG Neon2 ; SMA STP 8.0 | Daikin EHVX 6kW | custom smart grid + EVSE
Heeft dat geen negatieve invloed op je verbruik? Ik heb gisterenavond ook mijn stooklijn lichtjes verhoogd om het pendelen tegen te gaan, maar nu merk ik dat hij vrij lang een continu verbruik heeft wat mij hoger lijkt dan het gemiddelde van het pendelen...proozen schreef op maandag 2 januari 2023 @ 17:57:
[...]
Stooklijn verhogen is inderdaad juist.
Heb dit 31-dec ook gedaan, hieronder het resultaat.
Denk niet dat de modulatie hier veel invloed op heeft
[Afbeelding]
Dat continue verbruik zal wellicht laag zijn, iig. bij ons. Vraag is of het steeds weer in- / uitschakelen van de compressor wel zo goed is voor de levensduur.Shindrac schreef op dinsdag 3 januari 2023 @ 07:12:
[...]
Heeft dat geen negatieve invloed op je verbruik? Ik heb gisterenavond ook mijn stooklijn lichtjes verhoogd om het pendelen tegen te gaan, maar nu merk ik dat hij vrij lang een continu verbruik heeft wat mij hoger lijkt dan het gemiddelde van het pendelen...
Gevoelsmatig zou ik denken dat de laagste temperatuur lager zetten eerder zal zorgen voor continu verbruik, maar ik moet zeggen dat ik nog niet veel geprobeerd heb voorlopig. Momenteel draait hij een uurtje aan ongeveer 1.3 kW (wat ik vrij hoog vind), en valt dan 2-3 uur uit. Ik zou liever hebben dat hij inderdaad veel langer draait aan een veel lager vermogen.MajaMestreech schreef op dinsdag 3 januari 2023 @ 09:28:
[...]
Dat continue verbruik zal wellicht laag zijn, iig. bij ons. Vraag is of het steeds weer in- / uitschakelen van de compressor wel zo goed is voor de levensduur.
Met de desinfectie inderdaad. Levert het echt wat op om die te verminderen? Eea is niet 100% risicoloos lijkt mij?M-spec schreef op maandag 2 januari 2023 @ 21:48:
[...]
2,6 met de koude December is netjes. Daarbij elke week nog standaard een desinfectierun naar 60°C?
Mijn COP voor SWW is inderdaad niet erg hoog. Ik heb de interne 230l tank standaard op 42 maar indien SG beschikbaar verwarmt deze naar 53°C tank (= max 60 vertrekwater waar de WP stopt) De pompflow is dan waarschijnlijk de max 25l/min net als 'krachtig verwarmen' ipv efficiëntere 16 l/min tijdens normaal verwarmen. Ik zal het eens in de gaten houden of dat zo is. De tank was met enige regelmaat ook goed aangevuld met koud water na het douchen met <20°C op de middelste sensor. Als het water koud is is de COP nog wel hoger.2,6 tov 2,1 COP is toch ook weer 25kWh gratis extra warmteopbrengst op 50kWh per maand.
Enige wat ik gister aangepast heb is de backup verwarming aanzetten voor SWW. Die stond nog voor alles aan.
Aan / uitschakel probleem is opgelost iig.
Ik zou desinfectie niet uitzetten ookal zou een iets grotere interval een kleine besparing kunnen geven. De kans is groot dat het eens vergeten wordt om handmatig naar 60°C te verwarmen. Bovendien wil je na het bereiken van 60°C voor minimaal een half uur het liefst geen warm water afnemen. Anders koelt de tank onderin meteen weer af en kan de desinfectierun teniet doen.Tortelli schreef op dinsdag 3 januari 2023 @ 11:39:
[...]
Met de desinfectie inderdaad. Levert het echt wat op om die te verminderen? Eea is niet 100% risicoloos lijkt mij?
Enige wat ik gister aangepast heb is de backup verwarming aanzetten voor SWW. Die stond nog voor alles aan.
Aan / uitschakel probleem is opgelost iig.
R7 5800X3D | RTX 3090 | C6H X370 | Evolv customloop | PV: 8500Wp ; 24x LG Neon2 ; SMA STP 8.0 | Daikin EHVX 6kW | custom smart grid + EVSE
Dank je wel voor je bericht, de 2500m3 periode - 2019/2020 was voordat we ook maar iets hadden gedaan, 75 graden door de leidingen, geen gecontroleerde temp instellingen, en geen WP Boiler. Over heel 2022 komen we nu op 1500 m3. Ja, de temp in de weken verschild zekers. De SCOP bij 55 graden mag dan 3.64 zijn, maar de stooktemp is buitentemperatuur afhankelijk, en daarmee veranderd de SCOP te goede.graziemille schreef op zondag 1 januari 2023 @ 14:58:
[...]
In de weken 51 en 52 was de gemiddelde temperatuur ongeveer 6 graden en in de weken 48 en 49 was de gemiddelde temperatuur onder het vriespunt.
Niet echt een eerlijk vergelijk volgens mij.
Als ik even je reacties teruglees, lees ik dat je een Daikin/Intergas hybride warmtepomp hebt van 8kW en al eerder een aparte WP voor SWW.
Met een gasverbruik van 2500m3 voor de plaatsing van de WP kom ik op ongeveer een verwarmings vermogen van 12.5kW ('Koevlaas methode').
Als je terug zou gaan naar 500m3 gas, dan zou dat een afname van 80% zijn.
Volgens een rekenvoorbeeld van Daikin is een besparing van gas mogelijk rond de 35% bij een rendement van 90% van de gasketel en een SCOP van 3.64 bij 55oC.
Gezien je warmtevraag van 12.5kW en de 7.4kW geleverd vermogen van de 8kW warmtepomp heb ik zo het idee, dat die 500m3 een beetje een rooskleurige gedachte is... Zelfs al zou je 50% besparing op je gasverbruik kunnen realiseren blijft er nog steeds 1250m3 over...
Een huis van 1977 met standaard dubbel glas en geen na isolatie is niet erg vriendelijk voor je gasverbruik
Maar als ik het mis heb hoor ik het graag
Misschien ben ik wat optimistich geweest met het rekenen, maar hier het model:
Gasverbruik 1572 m3
Warmwater 0 100 m3
Netto Verwarming 1572 m3
E-teruglever 2750 kWh
Gas naar kW 9,8 15408,54 kWh
Draaiuren 1600 Hr
Capaciteit Warmtepomp 9,63 kW
Hybride Opstelling
WP COP 3,7 70% draaien
HR-ketel 90% 30% draaien
Verbruik
WP 2915 kWh
E-teruglever -2750 kWh
Netto verbruik 165 kWh
HR-ketel 524 m3
We zullen zien wat er in Januari gaat gebeuren, ik zal het vergelijken met vorig jaar, en daarbij sorteren op buiten temperatuur,
Daikin Altherma 3 LT 8 kW + 14,2 kWp PV
Edit: ik heb hem niet meer, verkocht
[ Voor 7% gewijzigd door Sadhu op 05-01-2023 16:43 ]
deze verdwijnt pas na de volgende run, heb ik ook gehad.TKroon schreef op dinsdag 3 januari 2023 @ 13:47:
Is de AH-00 error ook te verwijderen/accorderen? Of verdwijnt hij pas na de volgende run?
Is het niet zo dat hoe hoger deze temp, hoe sneller(met vloerverwarming) je kamer warm is en dus je temp. van je thermostaat bereikt is en dus zuiniger?
Kun je dit uitleggen?
Alvast bedankt
Het is niet zo dat je uitgaande temperatuur zo laag mogelijk moet zijn maar je delta T wil je zo klein mogelijk hebben (aanvoer-retour). Hoe hoger die is hoe meer warmte verlies je hebt.Thedutch schreef op dinsdag 3 januari 2023 @ 15:04:
@Toppe, jij zei volgens mij dat een lage instelpunt verwarmingstemperatuur gunstig is. Jij zei iets van 32 graden max? Waarom eigenlijk?
Is het niet zo dat hoe hoger deze temp, hoe sneller(met vloerverwarming) je kamer warm is en dus je temp. van je thermostaat bereikt is en dus zuiniger?
Kun je dit uitleggen?
Alvast bedankt
Aangezien je warmtepomp niet luistert naar "Hey, water warmer dan 38 graden wil ik niet hebben" maar wel "Hey, het uitgaande water moet wat kouder" is dat de oplossing
[ Voor 11% gewijzigd door Toppe op 03-01-2023 15:08 ]
Donstil: Je moet kopen wat je wilt hebben. Niet wat je nodig hebt!
Oke en je welke delta T adviseer jij dan? of hoe behaal je die dan?Toppe schreef op dinsdag 3 januari 2023 @ 15:07:
[...]
Het is niet zo dat je uitgaande temperatuur zo laag mogelijk moet zijn maar je delta T wil je zo klein mogelijk hebben (aanvoer-retour). Hoe hoger die is hoe meer warmte verlies je hebt.
Aangezien je warmtepomp niet luistert naar "Hey, water warmer dan 38 graden wil ik niet hebben" maar wel "Hey, het uitgaande water moet wat kouder" is dat de oplossing
Maar ik zie ook dat de thermostaat aanslaat, wel ongeveer op de tijd dat de tank temperatuur flink aan het zakken is. Is de thermostaat ook gelinkt met verwarmen van de boiler? Want met een kamertemp van 19 zou de thermostaat niet aan moeten gaan met 17 graden als instelling?
Thedutch schreef op dinsdag 3 januari 2023 @ 15:04:
@Toppe, jij zei volgens mij dat een lage instelpunt verwarmingstemperatuur gunstig is. Jij zei iets van 32 graden max? Waarom eigenlijk?
Is het niet zo dat hoe hoger deze temp, hoe sneller(met vloerverwarming) je kamer warm is en dus je temp. van je thermostaat bereikt is en dus zuiniger?
Kun je dit uitleggen?
Alvast bedankt
Als ik mag aanvullen; Hoe kleiner de ∆T van vertrekwatertemperatuur tov de buitentemperatuur (eigenlijk warmtewisselaar temp), des te hoger zal het rendement van een warmtepomp zijn. De bekende COP. Voor koeling idem.Toppe schreef op dinsdag 3 januari 2023 @ 15:07:
[...]
Het is niet zo dat je uitgaande temperatuur zo laag mogelijk moet zijn maar je delta T wil je zo klein mogelijk hebben (aanvoer-retour). Hoe hoger die is hoe meer warmte verlies je hebt.
Aangezien je warmtepomp niet luistert naar "Hey, water warmer dan 38 graden wil ik niet hebben" maar wel "Hey, het uitgaande water moet wat kouder" is dat de oplossing
Dat is ook de reden dat een LT-warmtepomp op vloerverwarming een hoger rendement heeft dan een HT-warmtepomp op bijvoorbeeld een kleiner oppervlak aan radiatoren die warmer moeten zijn voor voldoende convectie. Net als bij sanitair warm water moet er met een groter verschil tov de buitentemperatuur verwarmt worden en dan daalt het rendement.
De ∆T tussen vertrek en retour icm de flow is van belang hoeveel warmte er per tijdseenheid afgegeven moet worden (Q = m x c x ∆T). Omdat een gemiddelde warmtepomp minder krachtig is dan een gasketel kan die ∆T vrij klein blijven.
R7 5800X3D | RTX 3090 | C6H X370 | Evolv customloop | PV: 8500Wp ; 24x LG Neon2 ; SMA STP 8.0 | Daikin EHVX 6kW | custom smart grid + EVSE
ik heb nu een stooklijn van 34 - 25 bij -7 tot 20, met geloof ik een deltaT van 5.M-spec schreef op dinsdag 3 januari 2023 @ 17:10:
[...]
[...]
Als ik mag aanvullen; Hoe kleiner de ∆T van vertrekwatertemperatuur tov de buitentemperatuur, des te hoger zal het rendement van een warmtepomp zijn. De bekende COP. Voor koeling idem.
Dat is ook de reden dat een LT-warmtepomp op vloerverwarming een hoger rendement heeft dan een HT-warmtepomp op bijvoorbeeld een kleiner oppervlak aan radiatoren die warmer moet zijn tbv voldoende convectie. Net als bij sanitair warm water moet er met een groter verschil tov de buitentemperatuur verwarmt worden en dan daalt het rendement.
De ∆T tussen vertrek en retour icm de flow is van belang hoeveel warmte er per tijdseenheid afgegeven moet worden (Q = m x c x ∆T). Omdat een gemiddelde warmtepomp minder krachtig is dan een gasketel kan die ∆T vrij klein blijven.
Maar eigenlijk mag die 34 dus nog wel omlaag?
Tijd van werken, tijd van rusten
Dat ligt er maar net aan of je het met een lagere stooklijn nog wel naar wens warm kan krijgen. Met naar wens bedoel ik ook de tijdsduur waarin omdat je met een (veel) te lage waarde op een gegegen moment het afgiftevermogen gaat knijpen. Bijvoorbeeld de vloer warmt op maar er mag niet nog warmer water gemaakt worden door een beperking op vertrekwatertemp. Het laatste stukje opwarmen naar setpoint kan dan lang duren of de warmtepomp kan gaan pendelen omdat deze zijn afgiftevermogen niet verder kan verlagen. Terwijl er bijvoorbeeld nog wel warmtevraag is.Driek schreef op dinsdag 3 januari 2023 @ 17:13:
[...]
ik heb nu een stooklijn van 34 - 25 bij -7 tot 20, met geloof ik een deltaT van 5.
Maar eigenlijk mag die 34 dus nog wel omlaag?
R7 5800X3D | RTX 3090 | C6H X370 | Evolv customloop | PV: 8500Wp ; 24x LG Neon2 ; SMA STP 8.0 | Daikin EHVX 6kW | custom smart grid + EVSE
Zie hieronder.M-spec schreef op maandag 2 januari 2023 @ 21:01:
Op zich wel benieuwd wat jouw 3-fase model weergeeft bij de waarde van:
INV primary current (A)
INV secondary current (A)
Voltage (N-phase) (V)
Vergeleken met een gelijktijdige uitlezing uit de kWh-meter.
De berekende Watt komt niet overeen.
Ik denk dat Daikin enkel de stroomsterkte van de inverter weergeeft
Er zullen vast nog andere componenten in het systeem stroom verbruiken.
De Qubino leest alle stroom verbruik van de warmtepomp uit (buitenunit + binnenunit + Boiler
/f/image/FUji6K4BTBYtR0BG9EBzPtlt.png?f=fotoalbum_large)
Voordat ik hiermee begin wil ik de werking echter goed begrijpen.
Hieronder een samenvatting van settings vs. tank data
In blauw de relaties tussen mijn settings en gedrag
- Wellicht help ik hier nog iemand mee
- Rood nr. 1: Waarom gaat de booster aan ondanks operation mode = DHW?
- Rood nr. 2: Waarom staat Reheat mode nooit op "on" ondanks 6-0D = 0?
- Rood nr. 3: Hoe wordt de start temp voor booster heater bepaald. Ik vind hier geen setting voor.
:strip_exif()/f/image/JYYSiXgFXkx24LH7JxHwZ43t.jpg?f=fotoalbum_large)
Reference guide:
https://www.daikin.eu/con...4PEN644736-1A_English.pdf
[ Voor 34% gewijzigd door proozen op 03-01-2023 19:03 ]
Nu zou ik de warmtepomp verder willen uitbreiden met een vermogen limitatie module welke ik via daikin heb aangekocht. Ik mis echter het metalen frame om deze module op te monteren (soort bracket wat over het moederbord zit).
:strip_exif()/f/image/pfjTLR6pBYZakaiPNTdgH83u.jpg?f=fotoalbum_large)
Welke thermostaat heb je? De standaard Madoka? Wat bedoel je met "aanslaan"? De Madoka kleurt blauw als de compressor aan staat, zowel bij verwarmen van kamer als warmwater.kepler schreef op dinsdag 3 januari 2023 @ 15:38:
We zijn op vakantie en hebben de thermostaat op 17 graden gezet. Nu zijn de schoonmakers vandaag geweest en hebben warm water gebruikt, de boiler wordt logischerwijs weer aangevuld.
Maar ik zie ook dat de thermostaat aanslaat, wel ongeveer op de tijd dat de tank temperatuur flink aan het zakken is. Is de thermostaat ook gelinkt met verwarmen van de boiler? Want met een kamertemp van 19 zou de thermostaat niet aan moeten gaan met 17 graden als instelling?
Wat wil je doen?Thedutch schreef op dinsdag 3 januari 2023 @ 20:11:
Wie kan mij toegang geven tot de datasheet?
Donstil: Je moet kopen wat je wilt hebben. Niet wat je nodig hebt!
Nee ik zie het in de data van ESPaltherma, maar misschien dat die sensor dus hetzelfde laat zien. Ik ga even in de data duiken, dat is wel een goede.MajaMestreech schreef op dinsdag 3 januari 2023 @ 21:28:
[...]
Welke thermostaat heb je? De standaard Madoka? Wat bedoel je met "aanslaan"? De Madoka kleurt blauw als de compressor aan staat, zowel bij verwarmen van kamer als warmwater.
Binnunit: EHBX08E6V
Buitenunit: ERGA08EV3H
Tank: EKHWS180D3V3
Echter vanaf het begin af aan lukt het de warmtepomp niet de desinfectie correct uit te voeren. Hij staat dus nu continu in storing AH-00.
De installateur is al diveree malen langs geweest waarbij steeds wat instellingen zijn aangepast.
Daikin is ook langs geweest en heeft nog meer instellingen aangepast. Uiteindelijke advies was het koelmiddel opnieuw te vullen. Dit dus ook gedaan door de installateur. Echter nog steeds geen succes.
De desinfectie draait vrijdag 23u. Er is geen gebruik van warmwater, max tank temperatuur in de app is 53 graden (staat standaard op 48 graden).
De dag erop valt de unit in storing "F3-00 OU:storing van afvoerbuistemperatuur".
Om deze storing weg te halen is de enige optie stroom eraf en daarna krijgen we melding AH-00.
Het is dus een zeer hardnekkig probleem en momenteel wachten we nu al weer enkele weken tot Daikin terug langs komt.
Mijn vragen:
- wat is het risico dat we nu lopen qua het niet halen van de desinfectie (qua legionella)?
- is er iemand met een soortgelijke ervaring en waarbij een oplossing is gevonden?
Je hebt een 180 L aparte tank als ik het goed zie. Temperatuur komt niet boven 53 graden terwijl desinfectie 40 minuten op 60 graden staat ingesteld. Een aparte tank heeft een booster om het water hoger dan 53 graden verder te verwarmen. Lijkt erop dat deze dus niet inschakelt.Wile8190 schreef op dinsdag 3 januari 2023 @ 22:52:
Ik lees hier al een tijdje mee. Halverwege september is onze warmtepomp na lange levertijd eindelijk geïnstalleerd.
Binnunit: EHBX08E6V
Buitenunit: ERGA08EV3H
Tank: EKHWS180D3V3
Echter vanaf het begin af aan lukt het de warmtepomp niet de desinfectie correct uit te voeren. Hij staat dus nu continu in storing AH-00.
De installateur is al diveree malen langs geweest waarbij steeds wat instellingen zijn aangepast.
Daikin is ook langs geweest en heeft nog meer instellingen aangepast. Uiteindelijke advies was het koelmiddel opnieuw te vullen. Dit dus ook gedaan door de installateur. Echter nog steeds geen succes.
De desinfectie draait vrijdag 23u. Er is geen gebruik van warmwater, max tank temperatuur in de app is 53 graden (staat standaard op 48 graden).
De dag erop valt de unit in storing "F3-00 OU:storing van afvoerbuistemperatuur".
Om deze storing weg te halen is de enige optie stroom eraf en daarna krijgen we melding AH-00.
Het is dus een zeer hardnekkig probleem en momenteel wachten we nu al weer enkele weken tot Daikin terug langs komt.
Mijn vragen:
- wat is het risico dat we nu lopen qua het niet halen van de desinfectie (qua legionella)?
- is er iemand met een soortgelijke ervaring en waarbij een oplossing is gevonden?
Kijk eens bij de Informatie gegevens op de WP of bij 53 graden de Booster op AAN staat. Indien NEE dan staat de parameter Maximum [6-0E] wellicht te hoog ingesteld en kan de WP dit niet bereiken (bij mij op 54 gr). Indien JA, dan werkt de booster niet en moeten de aansluitingen gecontroleerd worden.
Moet weer kunnen
Donstil: Je moet kopen wat je wilt hebben. Niet wat je nodig hebt!
Jouw instelling delen? Instellingen bekijken?
https://docs.google.com/s...XVyTQMqI/edit?usp=sharing
Hulp nodig met domotica/ESPaltherma?
Daikin Altherma 3 -> ESPAltherma