Ik denk dat je boosterheater in je boilervat ook op een aparte fase zit en die verzorgt de legionellerun boven de 53 graden. Dan kom je op 3 x 1 fase voor de hele installatie. Hier is die ook zo aangesloten.pegagus schreef op woensdag 14 januari 2026 @ 16:20:
Toch nog even terug komen op het gedrag van mijn WP bij vorst. Normaliter draait de WP op fase L2. Bij defrosten stopt het reguliere bedrijf en wordt fase L3 actief. Maar daarnaast wordt in de nacht L1 ook actief. En L1 en L3 zijn ook actief bij de legionellarun.
Heb ik dan een BUH die op twee fases werkt? En springt L1 in de nacht bij wanneer L2/WP het niet redt? Tot nog toe heb ik niet aan nachtverlaging gedaan, maar als het wat langer koud wordt, ga ik dit toch eens in de gaten houden.
Gemiddeld over het jaar ben ik wel tevreden over het verbruik, maar duur stoken in de nacht is toch een beetje zonde van het geld.
Het boilervat heeft geen aparte booster. En die doet het sowieso niet in de nacht.
Onze Daikin boiler EKHWSP250D3V3 heeft een eigen boosterverwarming.pegagus schreef op woensdag 14 januari 2026 @ 19:07:
Het boilervat heeft geen aparte booster. En die doet het sowieso niet in de nacht.
Dat geldt voor alle EKHWSP-3V3 boilers. En die werkt 's nachts uitstekend, want dan is onze legionellarun.
In de instellingen is het zo ingesteld dat de BUH van de warmtepomp zelf niet wordt gebruikt voor warm water.
Mijn WP redt het niet tot 60 graden. De boiler is een extern vat zonder elektrische aansluiting.
In dit topic staat het wel beschreven: Daikin Altherma 3 R DIY WP installatie. Ik heb waarschijnlijk een 4 kw BUH.
Maar dat de BUH al bij springt bij een paar graden onder nul val wel wat tegen. Nu is het wel dag en nacht 21,5 graden in huis en ik woon in Zeeland, dus qua koude valt het relatief wel mee. Maar ik krijg wel een beetje het gevoel van onder gedimensioneerd.
In dit topic staat het wel beschreven: Daikin Altherma 3 R DIY WP installatie. Ik heb waarschijnlijk een 4 kw BUH.
Maar dat de BUH al bij springt bij een paar graden onder nul val wel wat tegen. Nu is het wel dag en nacht 21,5 graden in huis en ik woon in Zeeland, dus qua koude valt het relatief wel mee. Maar ik krijg wel een beetje het gevoel van onder gedimensioneerd.
[ Voor 67% gewijzigd door pegagus op 14-01-2026 20:44 ]
Alle Altherma 3 doen maar 53 graden op de compressor, daarboven is altijd de BUH of BSH.pegagus schreef op woensdag 14 januari 2026 @ 20:36:
Mijn WP redt het niet tot 60 graden. De boiler is een extern vat zonder elektrische aansluiting.
Je kan ergens instellen dat je de BUH 'beperkt' wil gebruiken, en daarbij kan je ook nog een 'evenwichtstemperatuur' instellen waarboven de BUH in principe niet wordt ingezet; bij mij staat die op -10 zodat het in praktijk waarschijnlijk nooit gebeurt.In dit topic staat het wel beschreven: Daikin Altherma 3 R DIY WP installatie. Ik heb waarschijnlijk een 4 kw BUH.
Maar dat de BUH al bij springt bij een paar graden onder nul val wel wat tegen. Nu is het wel dag en nacht 21,5 graden in huis en ik woon in Zeeland, dus qua koude valt het relatief wel mee. Maar ik krijg wel een beetje het gevoel van onder gedimensioneerd.
Vorig jaar heb ik wat experimenten gedaan met een evenwichtstemperatuur van +2 graden, toen werd telkens de BUH aangezet vlak na de defrost om snel weer op de stooklijn uit te komen - dat dan 15 minuten lang en met pech 20x op een dag!
ERGA06EVH / EHVX08S23EJ6V / ESPaltherma
Dat is een instelling 'Evenwichtstemperatuur' [5-01] in het menu van profiel installateur.pegagus schreef op woensdag 14 januari 2026 @ 20:36:
Maar dat de BUH al bij springt bij een paar graden onder nul val wel wat tegen. Nu is het wel dag en nacht 21,5 graden in huis en ik woon in Zeeland, dus qua koude valt het relatief wel mee. Maar ik krijg wel een beetje het gevoel van onder gedimensioneerd.
Deze stond bij mij ook op 0, heb ik op -10 gezet, de warmtepomp redt dat prima.
Zet de BUH niet op 'beperkt' want dat betekent eigenlijk 'nooit'.
[ Voor 5% gewijzigd door TinusH777 op 14-01-2026 21:01 ]
Daar ga ik eens naar kijken. Overdag is het met een beetje zon al snel warm genoeg in huis.
[...]
Je kan ergens instellen dat je de BUH 'beperkt' wil gebruiken, en daarbij kan je ook nog een 'evenwichtstemperatuur' instellen waarboven de BUH in principe niet wordt ingezet; bij mij staat die op -10 zodat het in praktijk waarschijnlijk nooit gebeurt.
Vorig jaar heb ik wat experimenten gedaan met een evenwichtstemperatuur van +2 graden, toen werd telkens de BUH aangezet vlak na de defrost om snel weer op de stooklijn uit te komen - dat dan 15 minuten lang en met pech 20x op een dag!
[/quote]
Precies dit is ook mijn ervaring. En daarbij had ik niet de indruk dat hij nou veel sneller op de stooklijn uitkwam dan zonder BUH. Het kostte wel veel energie. Ik had de hoop dat hij bij temperaturen rond het vriespunt niet zo snel zou dichtvriezen als hij de BUH mag gebruiken, maar ook dat viel tegen. De allerbeste remedie tegen dichtvriezen is de stooklijn verlagen (als dat in je woning qua gewenst comfort haalbaar is) en de helling van de stooklijn zo vlak mogelijk proberen te krijgen. Daarnaast heb ik de indruk dat hij met modulatie aan rustiger start na een defrost dan zonder modulatie. Het aantal defrosts is dit seizoen op vochtige koude dagen duidelijk lager dan vorig jaar, na doorvoeren van eerder genoemde aanpassingen.
Wat betreft het bijschakelen van verschillende fases:
Wij hebben slechts een 2kW BUH (1 fase), maar je kunt ook 6 of 9 kW hebben. Voor de 6 of 9 kW varianten is een 3-fasen aansluiting vereist, dus je buitenunit draait op 3 fasen en naar de binnenunit moet dan ook een 3-fasen kabel voor de BUH, direct vanaf de groepenverdeler. Het kan zomaar zijn dat hij in de nacht een hogere BUH vermogensstap gebruikt dan overdag (dus extra fase bij laten springen). Zou trouwens ook nog kunnen dat de buitenunit extra vermogen nodig heeft en daarvoor van 1 naar 2 fasen bedrijf gaat? Maar dat is een gok, want ik weet niet hoe dit intern precies is geregeld.
Je kunt instellen op welk vermogen de BUH mag bijspringen, in de handleiding wordt gesproken van verschillende stappen:
:strip_exif()/f/image/0kWOoVvkG3O2Qrg0gvvC0gGX.jpg?f=fotoalbum_large)
Wat betreft BUH Instellingen is de terminologie inderdaad wat verwarrend:
-Beperkt = BUH niet gebruiken, ook niet voor WTW met gevolg dat je legionellarun een foutcode geeft (want hij haalt geen 60 graden op de compressor). Wat hij dan wel nog doet is assisteren bij de defrosts als de retourtemperatuur van het CV water onder de 25 graden is (wat bij mij het grootste deel van het seizoen zo is). Je ziet dan dat de BUH even gedurende een paar minuten bijspringt.
-Alleen WTW: BUH wordt alleen gebruikt voor WTW bereiding boven 53 graden. (En ook voor assist bij defrost)
- Toegestaan: BUH wordt voor WTW en ruimteverwarming gebruikt. Hierbij kun je een evenwichtstemperatuur (buitentemperatuur) instellen vanaf welke de BUH voor ruimteverwarming is toegestaan. (…graden of lager). Staat bij mij op -15.
Je kan ergens instellen dat je de BUH 'beperkt' wil gebruiken, en daarbij kan je ook nog een 'evenwichtstemperatuur' instellen waarboven de BUH in principe niet wordt ingezet; bij mij staat die op -10 zodat het in praktijk waarschijnlijk nooit gebeurt.
Vorig jaar heb ik wat experimenten gedaan met een evenwichtstemperatuur van +2 graden, toen werd telkens de BUH aangezet vlak na de defrost om snel weer op de stooklijn uit te komen - dat dan 15 minuten lang en met pech 20x op een dag!
[/quote]
Precies dit is ook mijn ervaring. En daarbij had ik niet de indruk dat hij nou veel sneller op de stooklijn uitkwam dan zonder BUH. Het kostte wel veel energie. Ik had de hoop dat hij bij temperaturen rond het vriespunt niet zo snel zou dichtvriezen als hij de BUH mag gebruiken, maar ook dat viel tegen. De allerbeste remedie tegen dichtvriezen is de stooklijn verlagen (als dat in je woning qua gewenst comfort haalbaar is) en de helling van de stooklijn zo vlak mogelijk proberen te krijgen. Daarnaast heb ik de indruk dat hij met modulatie aan rustiger start na een defrost dan zonder modulatie. Het aantal defrosts is dit seizoen op vochtige koude dagen duidelijk lager dan vorig jaar, na doorvoeren van eerder genoemde aanpassingen.
Wat betreft het bijschakelen van verschillende fases:
Wij hebben slechts een 2kW BUH (1 fase), maar je kunt ook 6 of 9 kW hebben. Voor de 6 of 9 kW varianten is een 3-fasen aansluiting vereist, dus je buitenunit draait op 3 fasen en naar de binnenunit moet dan ook een 3-fasen kabel voor de BUH, direct vanaf de groepenverdeler. Het kan zomaar zijn dat hij in de nacht een hogere BUH vermogensstap gebruikt dan overdag (dus extra fase bij laten springen). Zou trouwens ook nog kunnen dat de buitenunit extra vermogen nodig heeft en daarvoor van 1 naar 2 fasen bedrijf gaat? Maar dat is een gok, want ik weet niet hoe dit intern precies is geregeld.
Je kunt instellen op welk vermogen de BUH mag bijspringen, in de handleiding wordt gesproken van verschillende stappen:
:strip_exif()/f/image/0kWOoVvkG3O2Qrg0gvvC0gGX.jpg?f=fotoalbum_large)
Wat betreft BUH Instellingen is de terminologie inderdaad wat verwarrend:
-Beperkt = BUH niet gebruiken, ook niet voor WTW met gevolg dat je legionellarun een foutcode geeft (want hij haalt geen 60 graden op de compressor). Wat hij dan wel nog doet is assisteren bij de defrosts als de retourtemperatuur van het CV water onder de 25 graden is (wat bij mij het grootste deel van het seizoen zo is). Je ziet dan dat de BUH even gedurende een paar minuten bijspringt.
-Alleen WTW: BUH wordt alleen gebruikt voor WTW bereiding boven 53 graden. (En ook voor assist bij defrost)
- Toegestaan: BUH wordt voor WTW en ruimteverwarming gebruikt. Hierbij kun je een evenwichtstemperatuur (buitentemperatuur) instellen vanaf welke de BUH voor ruimteverwarming is toegestaan. (…graden of lager). Staat bij mij op -15.
ERLA14D2W1 | EBVX16S23DJ6V | ESPaltherma | SolarEdge SE15K 12kWP | Marstek Venus-E 3.0 | HomeAssistant
Zojuist stond ik langs de binnen unit, en merkte ik dat hij met een defrost bezig was (wat ik overigens wel vreemd vind bij een buitentemperatuur van 10 graden..)
Vlak na de defrost hoorde ik hem afslaan, en zag dat zowel de pomp als de compressor even een tijdje uit stonden.
Is dit normaal gedrag? De afgelopen weken is me dit namelijk niet zo opgevallen.
Vlak na de defrost hoorde ik hem afslaan, en zag dat zowel de pomp als de compressor even een tijdje uit stonden.
Is dit normaal gedrag? De afgelopen weken is me dit namelijk niet zo opgevallen.
Nog een pomptest vraag.
Kan je die het beste beginnen met open of gesloten bypass? Of maakt het niet uit?
Loopt de systeemdruk niet te hoog op als je hem langzaam dichtdraait tijdens de test? Ik begreep namelijk dat de pomp op 100% gaat draaien.
Kan je die het beste beginnen met open of gesloten bypass? Of maakt het niet uit?
Loopt de systeemdruk niet te hoog op als je hem langzaam dichtdraait tijdens de test? Ik begreep namelijk dat de pomp op 100% gaat draaien.
Als jij gewoon al je groepen open hebt staan is het toch geen probleem?Atomius schreef op donderdag 15 januari 2026 @ 12:22:
Nog een pomptest vraag.
Kan je die het beste beginnen met open of gesloten bypass? Of maakt het niet uit?
Loopt de systeemdruk niet te hoog op als je hem langzaam dichtdraait tijdens de test? Ik begreep namelijk dat de pomp op 100% gaat draaien.
Een bypass zou je niet nodig moeten hebben.
[ Voor 5% gewijzigd door Tanuki op 15-01-2026 12:43 ]
PV: Growatt MOD5000TL3-XH + 5720wp, WPB: Atlantic Explorer v4 270LC, L/L: MHI SCM 125ZM-S + SRK 50ZS-W + 2x SRK 25ZS-W + SRK 20ZS-W Modbus kWh meter nodig?
Dat weet ik inderdaad. Ik heb nu standaard 8 lussen opengezet op 1,5-2L/min per stuk. Maar of dat ook de minimale flow van 12-14 L/min is wil ik toch even zeker weten met die pomptest. Vandaar bovenstaande vraag.Tanuki schreef op donderdag 15 januari 2026 @ 12:43:
[...]
Als jij gewoon al je groepen open hebt staan is het toch geen probleem?
Een bypass zou je niet nodig moeten hebben.
[ Voor 4% gewijzigd door Atomius op 15-01-2026 13:02 ]
Mijn Altherma 3 split 14kW doet dit ook: standaard 5 defrosts per dag zonder ijsvorming bij deze temperaturen. Na elke defrost staat de buitenunit inderdaad even stil om enkele minuten later weer op te starten. Dat zie je ook terug in de parameter die het energieverbruik van de compressor meet:EdKonijn schreef op donderdag 15 januari 2026 @ 07:55:
Zojuist stond ik langs de binnen unit, en merkte ik dat hij met een defrost bezig was (wat ik overigens wel vreemd vind bij een buitentemperatuur van 10 graden..)
Vlak na de defrost hoorde ik hem afslaan, en zag dat zowel de pomp als de compressor even een tijdje uit stonden.
Is dit normaal gedrag? De afgelopen weken is me dit namelijk niet zo opgevallen.
:strip_exif()/f/image/hHTtwk9zeFVmsfROCNDHDHpW.jpg?f=fotoalbum_large)
De circulatiepomp (binnenunit) blijft overigens wel gewoon doordraaien tijdens en na een defrost.
[ Voor 7% gewijzigd door igela3 op 15-01-2026 13:31 ]
ERLA14D2W1 | EBVX16S23DJ6V | ESPaltherma | SolarEdge SE15K 12kWP | Marstek Venus-E 3.0 | HomeAssistant
Voor de duidelijkheid dit gaat om doeltemperatuur waarde? Mijn Altherma 3 haalt prima 60 graden LWT op de compressor (BUH en BSH uit). Heb de tank wel op 52C staan. Bij legionella runs springt de BSH inderdaad bij vanaf circa 53C tanktemperatuur.mawashigeri schreef op woensdag 14 januari 2026 @ 20:57:
[...]
Alle Altherma 3 doen maar 53 graden op de compressor, daarboven is altijd de BUH of BSH.
Zijn er meer mensen die de P1P2MQTT in gebruik hebben en het volgende zien bij de realtime cop?
:strip_exif()/f/image/JeuIFe3dtxU3rtGFq5Iwl1jU.jpg?f=fotoalbum_large)
Het lijkt erop dat hij steeds onder een bepaalde conditie naar cop=10 schiet. Maar ik kan me niet voorstellen dat op dat moment de cop daadwerkelijk 10 is.
:strip_exif()/f/image/JeuIFe3dtxU3rtGFq5Iwl1jU.jpg?f=fotoalbum_large)
Het lijkt erop dat hij steeds onder een bepaalde conditie naar cop=10 schiet. Maar ik kan me niet voorstellen dat op dat moment de cop daadwerkelijk 10 is.
PV: Growatt MOD5000TL3-XH + 5720wp, WPB: Atlantic Explorer v4 270LC, L/L: MHI SCM 125ZM-S + SRK 50ZS-W + 2x SRK 25ZS-W + SRK 20ZS-W Modbus kWh meter nodig?
Ja hier hetzelfde afgelopen dagen, lijkt me een combinatie van de.cop die afgetopt wordt op 10. Gebeurt bij mij enkel bij zeer laag verbruik (160-300w)Tanuki schreef op donderdag 15 januari 2026 @ 14:21:
Zijn er meer mensen die de P1P2MQTT in gebruik hebben en het volgende zien bij de realtime cop?
[Afbeelding]
Het lijkt erop dat hij steeds onder een bepaalde conditie naar cop=10 schiet. Maar ik kan me niet voorstellen dat op dat moment de cop daadwerkelijk 10 is.
Helaas rapporteert de Daikin zijn eigen verbruik heel onnauwkeurig: in een 0.5A resolutie, en hoewel de meter van @tanuki 240W minimaal registreert, wat grotendeels naar de compressor gaat, geeft Daikin daar maar 0.5A voor weer, wat door P1P2MQTT naar 115W verbruik wordt vertaald. Om de COP grafiek niet te verknoeien wordt dat inderdaad op 10 afgetopt. De oplossing hiervoor is om een externe meter het werkelijke verbruik via MQTT door te laten geven, dan kan de bridge wel een goede COP_Realtime berekening maken.MrRobin schreef op donderdag 15 januari 2026 @ 14:44:
Ja hier hetzelfde afgelopen dagen, lijkt me een combinatie van de.cop die afgetopt wordt op 10. Gebeurt bij mij enkel bij zeer laag verbruik (160-300w)
Daikin 2x8kW EBLA08E3V3+EHYHBX08AAV3+EKHWS200D3V3 - P1P2MQTT bridge - HA - USBtin - Zehnder Q600 / gasloos
Dat zijn er al meer dan ik heb. Met 8 groepen hoef je je echt geen zorgen te maken.Atomius schreef op donderdag 15 januari 2026 @ 13:00:
[...]
Dat weet ik inderdaad. Ik heb nu standaard 8 lussen opengezet op 1,5-2L/min per stuk. Maar of dat ook de minimale flow van 12-14 L/min is wil ik toch even zeker weten met die pomptest. Vandaar bovenstaande vraag.
Oké dus verwarming en SWW tijdelijk uit, bypass dicht en pomptest voor het gemoed. Dan zie ik hoogstwaarschijnlijk minimaal 14 L/min en kan de bypass dicht blijven. Vervolgens kan ik rustig slapen en worden defrosts normaal uitgevoerd zonder foutmeldingen. Check.danny.s schreef op donderdag 15 januari 2026 @ 19:04:
[...]
Dat zijn er al meer dan ik heb. Met 8 groepen hoef je je echt geen zorgen te maken.
Ik denk inderdaad de doeltemperatuur. Om mijn 230L tank naar 50 graden te brengen, heeft hij voor de laatste paar graden een aanvoerwatertemperatuur van 55 graden (zonder BUH). Hierbij trekt de compressor >2000W. Ik denk dat daarom voor hogere SWW temperaturen de BUH wordt ingezet omdat deze in mijn geval maar 2000W gebruikt.cpt.skydiver schreef op donderdag 15 januari 2026 @ 13:46:
[...]
Voor de duidelijkheid dit gaat om doeltemperatuur waarde? Mijn Altherma 3 haalt prima 60 graden LWT op de compressor (BUH en BSH uit). Heb de tank wel op 52C staan. Bij legionella runs springt de BSH inderdaad bij vanaf circa 53C tanktemperatuur.
ERLA14D2W1 | EBVX16S23DJ6V | ESPaltherma | SolarEdge SE15K 12kWP | Marstek Venus-E 3.0 | HomeAssistant
Doel/watertemperatuur, het 'koelmiddel' gaat zelfs boven de 100 graden, al zie je de afgifte steeds moeizamer gaan (middelste lijn: refrigerant temp. liquid side). Het water dat door de spiraal gaat is dan dus bijna 57,6 graden en op dat moment geeft mijn boilervat aan dat 'ie 53,5 graden is.cpt.skydiver schreef op donderdag 15 januari 2026 @ 13:46:
Voor de duidelijkheid dit gaat om doeltemperatuur waarde? Mijn Altherma 3 haalt prima 60 graden LWT op de compressor (BUH en BSH uit). Heb de tank wel op 52C staan. Bij legionella runs springt de BSH inderdaad bij vanaf circa 53C tanktemperatuur.
:strip_exif()/f/image/rOZFKysMnSwlPx0XgbYK9upq.png?f=user_large)
Als het nog wat langer zo zou doorlopen zou je eigenlijk verwachten dat de 60 graden wel gehaald kan worden, maar kennelijk wil Daikin dat toch liever niet met de compressor doen.
ERGA06EVH / EHVX08S23EJ6V / ESPaltherma
Op jouw plaatje zie ik geen defrost, alleen een stop-start (pendelen?).igela3 schreef op donderdag 15 januari 2026 @ 13:29:
[...]
Mijn Altherma 3 split 14kW doet dit ook: standaard 5 defrosts per dag zonder ijsvorming bij deze temperaturen. Na elke defrost staat de buitenunit inderdaad even stil om enkele minuten later weer op te starten. Dat zie je ook terug in de parameter die het energieverbruik van de compressor meet:
[Afbeelding]
De circulatiepomp (binnenunit) blijft overigens wel gewoon doordraaien tijdens en na een defrost.
Bij mij; stop ; start ; defrost ; stop ; start. Telkens tussen stop/start schakelt de vierwegklep om.
[ Voor 4% gewijzigd door mawashigeri op 15-01-2026 22:13 ]
ERGA06EVH / EHVX08S23EJ6V / ESPaltherma
Ik heb problemen met het opnieuw toevoegen van een eenheid aan de Onecta-app. De verbinding met het thuisnetwerk werkt, de eenheid wordt gevonden, maar als ik ‘m wil instellen, blijft ie hangen op ‘Unieke identifier ophalen’.
App gedeïnstalleerd, router herstart, warmtepomp herstart, rondje om het huis met een hoedje op. Niks werkt.
Iemand nog een idee?
App gedeïnstalleerd, router herstart, warmtepomp herstart, rondje om het huis met een hoedje op. Niks werkt.
Iemand nog een idee?
Herkennen mensen met een lage stooklijn het volgende?
Stel tA is 28 graden. WP loopt op z'n (bijna) laagste vermogen. Zeg 400/500w elektrisch. Dan komt er een defrost of een SWW run.
Na zo'n onderbreking start de warmtepomp weer op met een te hoog vermogen. Hierdoor valt hij eigenlijk gelijk in pendel mania party mode. Ik had laatst een dag dat hij de gehele dag niet meer terug kwam in zn lage vermogen en alleen maar als een gek stond te pendelen. Mijn lekenverstand zegt dan.. start met een lager vermogen!! Ik kan het vervolgens manipuleren door de stooklijn even naar +1 of +2 te zetten, de warmtepomp even de tijd geven en dan de stooklijn manipulatie weer terug naar 0. Voilà, dan loopt de warmtepomp weer prima op laag vermogen. Lijkt me een fout in het daikin stook algoritme. Als dat zo is zouden meer mensen dit gedrag moeten zien. Ben benieuwd!
Stel tA is 28 graden. WP loopt op z'n (bijna) laagste vermogen. Zeg 400/500w elektrisch. Dan komt er een defrost of een SWW run.
Na zo'n onderbreking start de warmtepomp weer op met een te hoog vermogen. Hierdoor valt hij eigenlijk gelijk in pendel mania party mode. Ik had laatst een dag dat hij de gehele dag niet meer terug kwam in zn lage vermogen en alleen maar als een gek stond te pendelen. Mijn lekenverstand zegt dan.. start met een lager vermogen!! Ik kan het vervolgens manipuleren door de stooklijn even naar +1 of +2 te zetten, de warmtepomp even de tijd geven en dan de stooklijn manipulatie weer terug naar 0. Voilà, dan loopt de warmtepomp weer prima op laag vermogen. Lijkt me een fout in het daikin stook algoritme. Als dat zo is zouden meer mensen dit gedrag moeten zien. Ben benieuwd!
Renault Scenic E-Tech EV - PV-Output - 48kWh LiFePo4 op 15kVa Victron systeem
Het klopt dat hij op een hoger vermogen begint, maar dat is in principe ook nodig omdat er even wat meer warmte in huis moet. Ik heb er zelf geen last van (althans nooit gemerkt) dat hij doorschiet in de Ta. Kan hij alle warmte direct kwijt in je afgifte? Of wellicht een mengverdeler die net te laat aanspringt?Japie.G schreef op vrijdag 16 januari 2026 @ 07:57:
Herkennen mensen met een lage stooklijn het volgende?
Stel tA is 28 graden. WP loopt op z'n (bijna) laagste vermogen. Zeg 400/500w elektrisch. Dan komt er een defrost of een SWW run.
Na zo'n onderbreking start de warmtepomp weer op met een te hoog vermogen. Hierdoor valt hij eigenlijk gelijk in pendel mania party mode. Ik had laatst een dag dat hij de gehele dag niet meer terug kwam in zn lage vermogen en alleen maar als een gek stond te pendelen. Mijn lekenverstand zegt dan.. start met een lager vermogen!! Ik kan het vervolgens manipuleren door de stooklijn even naar +1 of +2 te zetten, de warmtepomp even de tijd geven en dan de stooklijn manipulatie weer terug naar 0. Voilà, dan loopt de warmtepomp weer prima op laag vermogen. Lijkt me een fout in het daikin stook algoritme. Als dat zo is zouden meer mensen dit gedrag moeten zien. Ben benieuwd!
Het manipuleren wat je nu zelf doet, is precies wat de "overregeling" voor je doet. Waar staat deze setting bij jou op?
Gaat hier gewoon tot 60 graden op de compressor hoor, BUH komt niet in en voor zover ik weet de BSH ook niet. BSH kan ik niet monitoren met home assistant aangezien deze entiteit niet meer beschikbaar is in de daikin onecta integratie.mawashigeri schreef op woensdag 14 januari 2026 @ 20:57:
[...]
Alle Altherma 3 doen maar 53 graden op de compressor, daarboven is altijd de BUH of BSH.
[...]
Je kan ergens instellen dat je de BUH 'beperkt' wil gebruiken, en daarbij kan je ook nog een 'evenwichtstemperatuur' instellen waarboven de BUH in principe niet wordt ingezet; bij mij staat die op -10 zodat het in praktijk waarschijnlijk nooit gebeurt.
Vorig jaar heb ik wat experimenten gedaan met een evenwichtstemperatuur van +2 graden, toen werd telkens de BUH aangezet vlak na de defrost om snel weer op de stooklijn uit te komen - dat dan 15 minuten lang en met pech 20x op een dag!
Dit heb ik ook vaak gezien, in koelstand zie ik ook het zelfde gedrag gebeuren, waarbij het pendelen dan nog sneller getriggerd wordt. Draai hier met een 6kw model ook bijna de hele tijd minimaal vermogen.Japie.G schreef op vrijdag 16 januari 2026 @ 07:57:
Herkennen mensen met een lage stooklijn het volgende?
Stel tA is 28 graden. WP loopt op z'n (bijna) laagste vermogen. Zeg 400/500w elektrisch. Dan komt er een defrost of een SWW run.
Na zo'n onderbreking start de warmtepomp weer op met een te hoog vermogen. Hierdoor valt hij eigenlijk gelijk in pendel mania party mode. Ik had laatst een dag dat hij de gehele dag niet meer terug kwam in zn lage vermogen en alleen maar als een gek stond te pendelen. Mijn lekenverstand zegt dan.. start met een lager vermogen!! Ik kan het vervolgens manipuleren door de stooklijn even naar +1 of +2 te zetten, de warmtepomp even de tijd geven en dan de stooklijn manipulatie weer terug naar 0. Voilà, dan loopt de warmtepomp weer prima op laag vermogen. Lijkt me een fout in het daikin stook algoritme. Als dat zo is zouden meer mensen dit gedrag moeten zien. Ben benieuwd!
Oeh, dat is wel mooi! Welk type heb je?Drommels75 schreef op vrijdag 16 januari 2026 @ 09:14:
Gaat hier gewoon tot 60 graden op de compressor hoor, BUH komt niet in en voor zover ik weet de BSH ook niet. BSH kan ik niet monitoren met home assistant aangezien deze entiteit niet meer beschikbaar is in de daikin onecta integratie.
[Afbeelding]
Misschien dat de grotere (9kW+) minder beveiliging nodig hebben voor de compressor.
ERGA06EVH / EHVX08S23EJ6V / ESPaltherma
Model binnenunit ETBX16EF6V7mawashigeri schreef op vrijdag 16 januari 2026 @ 09:57:
[...]
Oeh, dat is wel mooi! Welk type heb je?
Misschien dat de grotere (9kW+) minder beveiliging nodig hebben voor de compressor.
Model buitenunit EPRA14DAW17
Boiler type (300l extern) EKHWS300D3V3
Ah, dan snap ik het beter, dat is vergeleken bij mijn 6kW machientje een paar maatjes groter.Drommels75 schreef op vrijdag 16 januari 2026 @ 10:19:
Model binnenunit ETBX16EF6V7
Model buitenunit EPRA14DAW17
Boiler type (300l extern) EKHWS300D3V3
Klopt het minimale verbruik van 840W zoals in deze tabel? Da's ook flink namelijk.
Toevalligerwijze (ahem) keek ik ook naar de productpagina van mijn eigen machine en zie dat in principe in 1,5 uur SWW van 10°C tot 50°C opgewarmd moet kunnen worden, daarover hadden we eerder deze maand nog een discussie (@Arz) hier in het forum wat 'normaal' zou moeten zijn.
ERGA06EVH / EHVX08S23EJ6V / ESPaltherma
Heb ook zo'n type. Dat minimale vermogen klopt wel ja, ooit kwam hier nog iemand van Daikin langs met een software update en moest hij hem aan de laptop hangen, nu geloof ik wel eens rond de 750 watt minimaal, maar is wel heel hoog ja - heb er achteraf wel eens spijt van dat ik geen kleiner model heb.
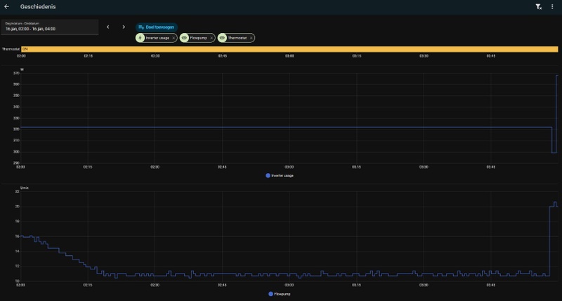
Hier een uitsnede van 2 uurtjes waarbij thermostaat aan staat, flow 11l/min is en inverter usage 322W.mawashigeri schreef op vrijdag 16 januari 2026 @ 10:55:
[...]
Ah, dan snap ik het beter, dat is vergeleken bij mijn 6kW machientje een paar maatjes groter.
Klopt het minimale verbruik van 840W zoals in deze tabel? Da's ook flink namelijk.
Toevalligerwijze (ahem) keek ik ook naar de productpagina van mijn eigen machine en zie dat in principe in 1,5 uur SWW van 10°C tot 50°C opgewarmd moet kunnen worden, daarover hadden we eerder deze maand nog een discussie (@Arz) hier in het forum wat 'normaal' zou moeten zijn.
Klopt dus niet of ik zie het verkeerd.
Merk idd op de koude dagen dat ik een flink hoger energieverbruik heb met waarden die hier vaker in de chat voorbijgekomen zijn.
Kijkend naar mijn gasvebruik voorheen klopt deze unit gewoon voor mijn situatie.
Verbruik is geen probleem, stop nog altijd zo'n 5.500kWh terug het net in en aangezien ik een modelcontract bij de energieleverancier heb betaal ik geen terugleverkosten
Hoe heb je dat voor elkaar gekregen dan, ik heb volgens mij zelfde model qua vermogen maar kom nooit zo laag in verbruik. Ik heb in de app staan: ETBX16EF9W7 - komt dat overeen met jouw type? Flow komt wel overeen, die hangt meestal tussen 10-11 ook.Drommels75 schreef op vrijdag 16 januari 2026 @ 11:43:
[...]
Hier een uitsnede van 2 uurtjes waarbij thermostaat aan staat, flow 11l/min is en inverter usage 322W.
Klopt dus niet of ik zie het verkeerd.
Merk idd op de koude dagen dat ik een flink hoger energieverbruik heb met waarden die hier vaker in de chat voorbijgekomen zijn.
Kijkend naar mijn gasvebruik voorheen klopt deze unit gewoon voor mijn situatie.
Verbruik is geen probleem, stop nog altijd zo'n 5.500kWh terug het net in en aangezien ik een modelcontract bij de energieleverancier heb betaal ik geen terugleverkosten
[Afbeelding]
Wat ik lees zou ons model zelfde moeten zijn qua vermogen minimaal:
Belangrijkste punten uit de specificaties:
Voor beide modellen (ETBX16EF6V7 en ETBX16EF9W7) staat in de technische tabellen dat het minimum opgenomen vermogen bij verwarmen ongeveer 0,84 – 1,00 kW is, afhankelijk van de combinaties van binnen- en buitenunit †
Deze getallen zijn volgens Daikin’s EN14511-normmetingen inclusief circulatiepomp en alle componenten van de warmtepomp, dus praktisch gezien het werkelijke laagste systeemvermogen dat in de datasheet staat .
Apart en ben benieuwd hoe jij dat zo halveert;)
Belangrijkste punten uit de specificaties:
Voor beide modellen (ETBX16EF6V7 en ETBX16EF9W7) staat in de technische tabellen dat het minimum opgenomen vermogen bij verwarmen ongeveer 0,84 – 1,00 kW is, afhankelijk van de combinaties van binnen- en buitenunit †
Deze getallen zijn volgens Daikin’s EN14511-normmetingen inclusief circulatiepomp en alle componenten van de warmtepomp, dus praktisch gezien het werkelijke laagste systeemvermogen dat in de datasheet staat .
Apart en ben benieuwd hoe jij dat zo halveert;)
Helaas hebben ze bij de ACM ons nog even een oor aangenaaid in het laatste salderingsjaar: vanaf 1 januari dit jaar mogen modelcontracten terugleveringskosten bevatten!Drommels75 schreef op vrijdag 16 januari 2026 @ 11:43:
Kijkend naar mijn gasvebruik voorheen klopt deze unit gewoon voor mijn situatie.
Verbruik is geen probleem, stop nog altijd zo'n 5.500kWh terug het net in en aangezien ik een modelcontract bij de energieleverancier heb betaal ik geen terugleverkosten
Nou heb ik (en jij) al een contract, maar ik ken niet alle kleine lettertjes...
ERGA06EVH / EHVX08S23EJ6V / ESPaltherma
@nakatomi47 zal een deze dagen even mijn instellingen in de excel sheet aktualiseren.
@mawashigeri wachten wel af, zullen ze eerst met een nieuw contract moeten komen en kunnen we er helaas niets aan veranderen.
Maar zijn wel een flinke wassen neus voorgehouden, eerst subsidie op warmtepomp en zonnepanelen en dan de saldering afbouwen en terugleverkosten in het leven roepen. (Dit even off-topic)
@mawashigeri wachten wel af, zullen ze eerst met een nieuw contract moeten komen en kunnen we er helaas niets aan veranderen.
Maar zijn wel een flinke wassen neus voorgehouden, eerst subsidie op warmtepomp en zonnepanelen en dan de saldering afbouwen en terugleverkosten in het leven roepen. (Dit even off-topic)
Dat de saldering er af ging wisten we natuurlijk, al had ik gepland op het al 10 jaar liggende plan tot 2031, maar gezien de verlagingen op de energiebelasting voor elektriek is het totaalplaatje nog niet zo ongelukkig. Ik heb pas panelen vanaf 2022 en een warmtepomp vanaf zomer '23; die combinatie saldering/warmtepomp/gasloos is tot nu toe goed uitgepakt, inclusief terugleveringsvergoedingen in 2022/23 die niet begroot waren.Drommels75 schreef op vrijdag 16 januari 2026 @ 13:08:
@nakatomi47 zal een deze dagen even mijn instellingen in de excel sheet aktualiseren.
@mawashigeri wachten wel af, zullen ze eerst met een nieuw contract moeten komen en kunnen we er helaas niets aan veranderen.
Maar zijn wel een flinke wassen neus voorgehouden, eerst subsidie op warmtepomp en zonnepanelen en dan de saldering afbouwen en terugleverkosten in het leven roepen. (Dit even off-topic)
Mijn grootste klacht is de onvoorspelbaarheid, omdat ik had gepland te wachten met accu's tot ca. 2030 om de zoutbatterij en ander ontwikkelingen een kans te geven (liefst geen lithium accu in de garage...) en mijn inverter bijna 'op' te gebruiken voordat er een totaalsysteem komt - elektronica ruim 8 jaar vooruit kopen is doorgaans geen goed plan namelijk!
ERGA06EVH / EHVX08S23EJ6V / ESPaltherma
Super bedankt! Wat is je nickname in die excel, daar zie ik geen drommels75 nuDrommels75 schreef op vrijdag 16 januari 2026 @ 13:08:
@nakatomi47 zal een deze dagen even mijn instellingen in de excel sheet aktualiseren.
@mawashigeri wachten wel af, zullen ze eerst met een nieuw contract moeten komen en kunnen we er helaas niets aan veranderen.
Maar zijn wel een flinke wassen neus voorgehouden, eerst subsidie op warmtepomp en zonnepanelen en dan de saldering afbouwen en terugleverkosten in het leven roepen. (Dit even off-topic)
@Drommels75 Heb jij misschien iets IN de binnenunit aangepast, ipv settings.
Ik lees iets over:
De digitale ingang DI1 van de Daikin Altherma 3 H HT (ETBX16EF9W7) zit niet in het menu, maar is een fysieke klem op de printplaat van de binnenunit. Hij wordt gebruikt voor functies zoals Power Limitation (vermogenbegrenzing).
Wanneer DI1 actief is:
Maximaal opgenomen vermogen wordt sterk begrensd
Compressor moduleert eerder en lager
Ideaal om:
pendelen te verminderen
beter met PV-overschot te werken
netaansluiting te ontzien
Had hier nog nooit van gehoord.
Ik lees iets over:
De digitale ingang DI1 van de Daikin Altherma 3 H HT (ETBX16EF9W7) zit niet in het menu, maar is een fysieke klem op de printplaat van de binnenunit. Hij wordt gebruikt voor functies zoals Power Limitation (vermogenbegrenzing).
Wanneer DI1 actief is:
Maximaal opgenomen vermogen wordt sterk begrensd
Compressor moduleert eerder en lager
Ideaal om:
pendelen te verminderen
beter met PV-overschot te werken
netaansluiting te ontzien
Had hier nog nooit van gehoord.
Hallo,
Een vraag;
Ik heb de Daikin: EHBH08E6V, ERGA08EVH7 zonder extra buitensensor
Ik wil de gemiddelde tijd (1-0a) op 2 zetten, dit is gewoon mogelijk met in het installateursmenu.
In mijn boekje staat niets over dat je energiespaarfunctie (e-08) moet deactiveren. In andere boekjes wel. Moet ik het wel of niet deactiveren, ik kan nergens zien of hij het gemiddelde meet of niet..
Printscreens uit de boekjes;
Ander model boekje, waar het duidelijk bij staat:
:strip_exif()/f/image/gnNx3mmKUV2EORciKMRPFez7.png?f=user_large)
Mijn boekje:
Een vraag;
Ik heb de Daikin: EHBH08E6V, ERGA08EVH7 zonder extra buitensensor
Ik wil de gemiddelde tijd (1-0a) op 2 zetten, dit is gewoon mogelijk met in het installateursmenu.
In mijn boekje staat niets over dat je energiespaarfunctie (e-08) moet deactiveren. In andere boekjes wel. Moet ik het wel of niet deactiveren, ik kan nergens zien of hij het gemiddelde meet of niet..
Printscreens uit de boekjes;
Ander model boekje, waar het duidelijk bij staat:
:strip_exif()/f/image/gnNx3mmKUV2EORciKMRPFez7.png?f=user_large)
Mijn boekje:
Denk dat het ook nog uit maakt dat de EPRA een hoge temperatuurversie is. In de grafiek is ook te zien dat die ruim boven de 60C LWT komt. Mijn hoog vermogen LT doet ook maar tot 60C LWT (en dus 53 tank).mawashigeri schreef op vrijdag 16 januari 2026 @ 10:55:
[...]
Ah, dan snap ik het beter, dat is vergeleken bij mijn 6kW machientje een paar maatjes groter.
Klopt het minimale verbruik van 840W zoals in deze tabel? Da's ook flink namelijk.
Toevalligerwijze (ahem) keek ik ook naar de productpagina van mijn eigen machine en zie dat in principe in 1,5 uur SWW van 10°C tot 50°C opgewarmd moet kunnen worden, daarover hadden we eerder deze maand nog een discussie (@Arz) hier in het forum wat 'normaal' zou moeten zijn.
Zoals ik het lees, werkt de energiespaarfunctie alleen als je naast de thermometer op de buitenunit ook nog een aparte buiten thermometer hebt. Deze moet worden aangesloten op de binnen unit. Energie bespaar functie heeft volgens mij alleen betrekking op het moment dat de buitenunit langere tijd niets hoeft te doen. Dan wordt hij verder afgeschakeld en niet op de mogelijkheid om bijvoorbeeld op een lager vermogen te kunnen verwarmen. Heb je die extra thermometer njet, dan werkt de energiebesparing ook niet.traduzione schreef op vrijdag 16 januari 2026 @ 16:37:
Hallo,
Een vraag;
Ik heb de Daikin: EHBH08E6V, ERGA08EVH7 zonder extra buitensensor
Ik wil de gemiddelde tijd (1-0a) op 2 zetten, dit is gewoon mogelijk met in het installateursmenu.
In mijn boekje staat niets over dat je energiespaarfunctie (e-08) moet deactiveren. In andere boekjes wel. Moet ik het wel of niet deactiveren, ik kan nergens zien of hij het gemiddelde meet of niet..
Printscreens uit de boekjes;
Ander model boekje, waar het duidelijk bij staat:
[Afbeelding]
Mijn boekje:
[Afbeelding]
Temperatuur middeling over 12 uren heeft bij mij wel voor een duidelijk rustiger stookgedrag gezorgd
ERLA14D2W1 | EBVX16S23DJ6V | ESPaltherma | SolarEdge SE15K 12kWP | Marstek Venus-E 3.0 | HomeAssistant
De energiespaarfunctie werkt wel als je dat ingesteld hebt en als je een stekkertje uit de buiten-unit hebt gehaald. Maar als de energiespaarfunctie is ingeschakeld kan hij niet meer middelen (ongeacht of je de stekker hebt verwijderd), tenzij je een nieuwere firmware hebt of een extra sensor die op de binnen-unit zit.igela3 schreef op vrijdag 16 januari 2026 @ 17:19:
Zoals ik het lees, werkt de energiespaarfunctie alleen als je naast de thermometer op de buitenunit ook nog een aparte buiten thermometer hebt. Deze moet worden aangesloten op de binnen unit. Energie bespaar functie heeft volgens mij alleen betrekking op het moment dat de buitenunit langere tijd niets hoeft te doen. Dan wordt hij verder afgeschakeld en niet op de mogelijkheid om bijvoorbeeld op een lager vermogen te kunnen verwarmen. Heb je die extra thermometer njet, dan werkt de energiebesparing ook niet.
Temperatuur middeling over 12 uren heeft bij mij wel voor een duidelijk rustiger stookgedrag gezorgd
Daikin 2x8kW EBLA08E3V3+EHYHBX08AAV3+EKHWS200D3V3 - P1P2MQTT bridge - HA - USBtin - Zehnder Q600 / gasloos
Ik zou gewoon het "boekje" (lees: Installateurshandleiding) van jouw eigen model volgen. Dat lijkt me niet meer dan normaal. Andere modellen brengen je op een dwaalspoor.traduzione schreef op vrijdag 16 januari 2026 @ 16:37:
Hallo,
Een vraag;
Ik heb de Daikin: EHBH08E6V, ERGA08EVH7 zonder extra buitensensor
Ik wil de gemiddelde tijd (1-0a) op 2 zetten, dit is gewoon mogelijk met in het installateursmenu.
In mijn boekje staat niets over dat je energiespaarfunctie (e-08) moet deactiveren. In andere boekjes wel. Moet ik het wel of niet deactiveren, ik kan nergens zien of hij het gemiddelde meet of niet..
Printscreens uit de boekjes;
Ander model boekje, waar het duidelijk bij staat:
[Afbeelding]
Mijn boekje:
[Afbeelding]
ERGA08EAV3H7 | EHVH08S18EJ9W | BRC1HHDAW | 116 m² Vloerverwarming |13 groepen (3/5/5) | 29°C @ -10°C / 26°C @ 15°C | ∆T = 3 | Vrijstaande jaren-30 woning 178 m², goed geïsoleerd. Gasloos sinds 21-09-2023. | PV: 6000 Wp.
DI1 zit op een aparte module, die je dus apart moet aanschaffen (althans zo staat het in de handleiding van mijn systeem). Zie ook de bijlagen:nakatomi47 schreef op vrijdag 16 januari 2026 @ 13:31:
@Drommels75 Heb jij misschien iets IN de binnenunit aangepast, ipv settings.
Ik lees iets over:
De digitale ingang DI1 van de Daikin Altherma 3 H HT (ETBX16EF9W7) zit niet in het menu, maar is een fysieke klem op de printplaat van de binnenunit. Hij wordt gebruikt voor functies zoals Power Limitation (vermogenbegrenzing).
Wanneer DI1 actief is:
Maximaal opgenomen vermogen wordt sterk begrensd
Compressor moduleert eerder en lager
Ideaal om:
pendelen te verminderen
beter met PV-overschot te werken
netaansluiting te ontzien
Had hier nog nooit van gehoord.
:strip_exif()/f/image/HRF3F2FRsqv768KRHU6XlaNe.jpg?f=fotoalbum_large)
:strip_exif()/f/image/Bqm4gAzjuKvGfqAnLb3DGv7N.jpg?f=fotoalbum_large)
:strip_exif()/f/image/5Rk9Y34GFCc98B8lS5eH4qPz.jpg?f=fotoalbum_large)
[ Voor 22% gewijzigd door igela3 op 16-01-2026 20:07 ]
ERLA14D2W1 | EBVX16S23DJ6V | ESPaltherma | SolarEdge SE15K 12kWP | Marstek Venus-E 3.0 | HomeAssistant
Ja, inderdaad, ik verwoordde het verkeerd.arnoldniessen schreef op vrijdag 16 januari 2026 @ 18:42:
[...]
De energiespaarfunctie werkt wel als je dat ingesteld hebt en als je een stekkertje uit de buiten-unit hebt gehaald. Maar als de energiespaarfunctie is ingeschakeld kan hij niet meer middelen (ongeacht of je de stekker hebt verwijderd), tenzij je een nieuwere firmware hebt of een extra sensor die op de binnen-unit zit.
Hoe kom ik trouwens aan nieuwere firmware? Bij de installatie in jan 2024 heeft de app gevraagd om de laatste firmware te installeren, maar daarna heb ik nooit meer een dergelijke prompt gehad van de ONECTA App. Stand is:
EBVX16S23DJ6V - ID0793 (binnen)
ERLA14D2W1 - ID802B (buiten)
Weet niet of er inmiddels een latere versie beschikbaar is en wat die dan eventueel voor verbetering kan opleveren.
[ Voor 29% gewijzigd door igela3 op 16-01-2026 20:04 ]
ERLA14D2W1 | EBVX16S23DJ6V | ESPaltherma | SolarEdge SE15K 12kWP | Marstek Venus-E 3.0 | HomeAssistant
Dat is niet pendelen, maar gewoon het aansturingsgedrag. De compressor kan (althans daar lijkt het sterk op aangezien iedereen dit heeft) niet volledig traploos harder en zachter werken. Dat gaat dus in stappen en dat is wat je ziet. Normaal gedrag. Pendelen is wanneer de WP heel vaak echt aan en uit gaat. In dit geval blijft hij aan, maar stuurt gewoon bij.wesjuhdabomb schreef op vrijdag 16 januari 2026 @ 20:51:
Met een EDLA06 zie ik het volgende gedrag op de p1 meter. De pomp 'pendelt' continue met ongeveer 200W verschil tussen de pieken en dalen. Is dit normaal gedrag van de pomp? In dit geval net na een start, maar ook tijdens lange runs is dit gedrag soms te zien.
[Afbeelding]
Bedankt voor je reactie! Goed om te horen dat dit vaker voorkomt.JarnoH schreef op vrijdag 16 januari 2026 @ 21:40:
[...]
Dat is niet pendelen, maar gewoon het aansturingsgedrag. De compressor kan (althans daar lijkt het sterk op aangezien iedereen dit heeft) niet volledig traploos harder en zachter werken. Dat gaat dus in stappen en dat is wat je ziet. Normaal gedrag. Pendelen is wanneer de WP heel vaak echt aan en uit gaat. In dit geval blijft hij aan, maar stuurt gewoon bij.
Voor toekomstig gebruik: het Ziggo-modem 'herkende' de Altherma als Sony Playstation. Omdat ik geen Playstation heb, had ik die uitgeschakeld.edvanleeuwen schreef op donderdag 15 januari 2026 @ 22:29:
Ik heb problemen met het opnieuw toevoegen van een eenheid aan de Onecta-app. De verbinding met het thuisnetwerk werkt, de eenheid wordt gevonden, maar als ik ‘m wil instellen, blijft ie hangen op ‘Unieke identifier ophalen’.
App gedeïnstalleerd, router herstart, warmtepomp herstart, rondje om het huis met een hoedje op. Niks werkt.
Iemand nog een idee?
Je hebt dus een Daikin Playstationedvanleeuwen schreef op vrijdag 16 januari 2026 @ 22:16:
[...]
Voor toekomstig gebruik: het Ziggo-modem 'herkende' de Altherma als Sony Playstation. Omdat ik geen Playstation heb, had ik die uitgeschakeld.
ERGA08EAV3H7 | EHVH08S18EJ9W | BRC1HHDAW | 116 m² Vloerverwarming |13 groepen (3/5/5) | 29°C @ -10°C / 26°C @ 15°C | ∆T = 3 | Vrijstaande jaren-30 woning 178 m², goed geïsoleerd. Gasloos sinds 21-09-2023. | PV: 6000 Wp.
Dit dacht ik dus ook, maar misschien heb ik iets over het hoofd gezien. Aangezien (als ik zoek op dit forum) altijd wordt gezegd dat het uitgezet moet worden.piieter schreef op vrijdag 16 januari 2026 @ 19:16:
[...]
Ik zou gewoon het "boekje" (lees: Installateurshandleiding) van jouw eigen model volgen. Dat lijkt me niet meer dan normaal. Andere modellen brengen je op een dwaalspoor.
We laten het even zo. Mijn stooklijn is al aardig vlak, dus het is lastig om te zien of hij aan het middelen is.
Die overregeling zal ik inderdaad even naar kijken vanmiddag, of ik daar eens aangezeten hebdanny.s schreef op vrijdag 16 januari 2026 @ 08:03:
[...]
Het klopt dat hij op een hoger vermogen begint, maar dat is in principe ook nodig omdat er even wat meer warmte in huis moet. Ik heb er zelf geen last van (althans nooit gemerkt) dat hij doorschiet in de Ta. Kan hij alle warmte direct kwijt in je afgifte? Of wellicht een mengverdeler die net te laat aanspringt?
Het manipuleren wat je nu zelf doet, is precies wat de "overregeling" voor je doet. Waar staat deze setting bij jou op?
Renault Scenic E-Tech EV - PV-Output - 48kWh LiFePo4 op 15kVa Victron systeem
Ik denk dat je nu overregeling en ‘modulatie’ door elkaar haalt.Japie.G schreef op zaterdag 17 januari 2026 @ 10:52:
[...]
Die overregeling zal ik inderdaad even naar kijken vanmiddag, of ik daar eens aangezeten heb. Was het niet zo dat die setting ook bepaalt wanneer het terugmoduleren begint? Stel even je zet overregeling op 5 graden, gaat hij dan ook pas terugmoduleren als hij 5 graden boven tA zit? Dat wil ik natuurlijk ook weer niet. Als dat niet zo is, wat is de reden om die setting lager dan max te zetten?
Overregeling: de instelling waarmee je aangeeft hoeveel de WP boven de stooklijn mag gaan voordat hij uitgaat. Stel je hebt een stooklijn van 28 op een bepaald moment, met dT 4, zou hij uit moeten gaat als de Tr boven de 24 komt. Stel je overregeling staat op 2, geef je hem de ruimte om eerste Ta naar 29 te verhogen. Komt de Tr dan boven de 25, zal hij Ta verhogen naar 30. Komt de Tr dan boven de 26, dan zal hij pas uitgaan.
Modulatie: is sowieso een misleidende naam. De WP moduleert sowieso. Maar dit is eigenlijk ‘modulatie’ van de stooklijn om de gewenste ruimte temperatuur te halen. Stel: setpoint thermostaat is 20, maar actuele temperatuur is 19.5. Hij zal dan de Ta verhogen (met de max van de instelling modulatie) om sneller bij 20 graden te komen. Stel het is 20.5 in de ruimte, zal hij de Ta verlagen om terug naar 20gr te gaan.
Ik heb zelf sinds dag 1 de overregeling op maximaal (4 gr) staan, en nog nooit last van pendelen gehad.
Ik bedoel downmodulatie (terugregeling) van de compressorfrequentie. Als stooklijn setpoint is 28 met dT 4 moet hij eerst de compressor terugmoduleren om te proberen die stooklijn vast te houden. Pas als compressor op minimum draait en dan krijgt hij een overshoot op de ingestelde stooklijn mag hij uitgaan.danny.s schreef op zaterdag 17 januari 2026 @ 11:01:
[...]
Ik denk dat je nu overregeling en ‘modulatie’ door elkaar haalt.
Overregeling: de instelling waarmee je aangeeft hoeveel de WP boven de stooklijn mag gaan voordat hij uitgaat. Stel je hebt een stooklijn van 28 op een bepaald moment, met dT 4, zou hij uit moeten gaat als de Tr boven de 24 komt. Stel je overregeling staat op 2, geef je hem de ruimte om eerste Ta naar 29 te verhogen. Komt de Tr dan boven de 25, zal hij Ta verhogen naar 30. Komt de Tr dan boven de 26, dan zal hij pas uitgaan.
Modulatie: is sowieso een misleidende naam. De WP moduleert sowieso. Maar dit is eigenlijk ‘modulatie’ van de stooklijn om de gewenste ruimte temperatuur te halen. Stel: setpoint thermostaat is 20, maar actuele temperatuur is 19.5. Hij zal dan de Ta verhogen (met de max van de instelling modulatie) om sneller bij 20 graden te komen. Stel het is 20.5 in de ruimte, zal hij de Ta verlagen om terug naar 20gr te gaan.
Ik heb zelf sinds dag 1 de overregeling op maximaal (4 gr) staan, en nog nooit last van pendelen gehad.
Vermeende ervaring uit verleden, maar weet dat niet meer zeker, das nu mijn vraag.
Die overregeling setting zat volgens mij het terugmoduleren van de compressor in de weg. Dus stel de stooklijn is 28 met dT 4 zoals dat gevraagd is, gaat hij doorstijgen tot max toegestane overregeling aangetikt is en dan pas gaat hij de compressor een stap terug zetten? Of (zoals ik hoop dat het werkt) gaat hij eerst de compressor naar minimum laten zakken en dan pas toestaan dat de stooklijn stijgt tot aan ingestelde max afwijking van stooklijn.
Als dat laatste het geval is is het goed wat mij betreft (als dat ook oplost dat korte overshoots na warmte starts niet leiden tot een pendelcircus)
Zie hier een snapshot van een poosje terug:
https://snapshots.raintan...JssyhxebQ2Nv3ffvlRMlAndmo
Je ziet dat de compressor terugmoduleert exact op het moment dat de tA 1 graad boven de gewenste stooklijn is. Das prima! Ik wil niet hebben dat die temperatuur eerst tot 4 graden boven stooklijn knalt voordat de compressor terugmoduleert! Dan draai ik op veel te veel vermogen.
En hier zie je een voorbeeld van mijn probleem:
https://snapshots.raintan...X1jW43tOLeBkjao0hys1Lq9r3
SWW run is klaar, en daarna komt de wp nooit meer in rustige runs terecht vanwege overshoot op tA (denk ik). In plaats van minder vermogen te maken blijft hij gewoon in pendelmania
[ Voor 13% gewijzigd door Japie.G op 17-01-2026 11:22 ]
Renault Scenic E-Tech EV - PV-Output - 48kWh LiFePo4 op 15kVa Victron systeem
Eerst zover mogelijk terug regelen. Niet alleen compressor, maar ook het het debiet. Daarna gaat hij pas Ta ophogen.Japie.G schreef op zaterdag 17 januari 2026 @ 11:12:
[...]
Ik bedoel downmodulatie (terugregeling) van de compressorfrequentie. Als stooklijn setpoint is 28 met dT 4 moet hij eerst de compressor terugmoduleren om te proberen die stooklijn vast te houden. Pas als compressor op minimum draait en dan krijgt hij een overshoot op de ingestelde stooklijn mag hij uitgaan.
Vermeende ervaring uit verleden, maar weet dat niet meer zeker, das nu mijn vraag.
Die overregeling setting zat volgens mij het terugmoduleren van de compressor in de weg. Dus stel de stooklijn is 28 met dT 4 zoals dat gevraagd is, gaat hij doorstijgen tot max toegestane overregeling aangetikt is en dan pas gaat hij de compressor een stap terug zetten? Of (zoals ik hoop dat het werkt) gaat hij eerst de compressor naar minimum laten zakken en dan pas toestaan dat de stooklijn stijgt tot aan ingestelde max afwijking van stooklijn.
Als dat laatste het geval is is het goed wat mij betreft (als dat ook oplost dat korte overshoots na warmte starts niet leiden tot een pendelcircus)
Zie hier een snapshot van een poosje terug:
https://snapshots.raintan...JssyhxebQ2Nv3ffvlRMlAndmo
Je ziet dat de compressor terugmoduleert exact op het moment dat de tA 1 graad boven de gewenste stooklijn is. Das prima! Ik wil niet hebben dat die temperatuur eerst tot 4 graden boven stooklijn knalt voordat de compressor terugmoduleert! Dan draai ik op veel te veel vermogen.
En hier zie je een voorbeeld van mijn probleem:
https://snapshots.raintan...X1jW43tOLeBkjao0hys1Lq9r3
SWW run is klaar, en daarna komt de wp nooit meer in rustige runs terecht vanwege overshoot op tA (denk ik). In plaats van minder vermogen te maken blijft hij gewoon in pendelmania
Hoe ben je aan deze volgorde gekomen?danny.s schreef op zaterdag 17 januari 2026 @ 11:47:
[...]
Eerst zover mogelijk terug regelen. Niet alleen compressor, maar ook het het debiet. Daarna gaat hij pas Ta ophogen.
ERGA08EAV3H7 | EHVH08S18EJ9W | BRC1HHDAW | 116 m² Vloerverwarming |13 groepen (3/5/5) | 29°C @ -10°C / 26°C @ 15°C | ∆T = 3 | Vrijstaande jaren-30 woning 178 m², goed geïsoleerd. Gasloos sinds 21-09-2023. | PV: 6000 Wp.
Ik ga het zien, overregeling stond op 1 graad, nu naar 3 graden gezet. Ik verwacht nu dus dat mijn compressor niet meer gaat terugmoduleren totdat de tA 3 graden boven setpoint draait. Ik hoop dat ik ongelijk heb..
Je ziet in de snapshot dat hij precies na 1 graad gaat terugmoduleren, hopelijk blijft dat dan zo... Anders gaat de overregeling rap weer terug naar 1 graad.
Je ziet in de snapshot dat hij precies na 1 graad gaat terugmoduleren, hopelijk blijft dat dan zo... Anders gaat de overregeling rap weer terug naar 1 graad.
Renault Scenic E-Tech EV - PV-Output - 48kWh LiFePo4 op 15kVa Victron systeem
Ik denk ook dat je hem misschien een tijdje moet laten draaien voordat je er echt conclusies aan kan hangen. Ik zie namelijk bij mij gebeuren dat hij terugmoduleert én de stooklijn omhoog zet om niet uit te gaan.Japie.G schreef op zaterdag 17 januari 2026 @ 13:59:
Ik ga het zien, overregeling stond op 1 graad, nu naar 3 graden gezet. Ik verwacht nu dus dat mijn compressor niet meer gaat terugmoduleren totdat de tA 3 graden boven setpoint draait. Ik hoop dat ik ongelijk heb..
Je ziet in de snapshot dat hij precies na 1 graad gaat terugmoduleren, hopelijk blijft dat dan zo... Anders gaat de overregeling rap weer terug naar 1 graad.
Op dit moment is mijn inverter verbruik 115w (laagst mogelijke) en de temperaturen als volgt:
/f/image/uRbzn594OLLgTeF73lrBkh5Q.png?f=fotoalbum_large)
De thermostaat staat op 22,5 graden en de WP houdt het met de instellingen rond de 20 graden. Hij draait nu zo enorm zuinig en met overshoot in gebruik omdat we gisterenavond de houtkachel aan hebben gehad. Met deze buitentemperaturen 'teren' we daar twee dagen op. Binnentemperatuur is daarom nog steeds 21,3 graden (hoewel we mikken op ~20). Opvallend is dat de WP nog steeds niet uit gaat, hoewel de delta T op 4 graden is ingesteld bij ons (loopt hij een stuk mooier dan bij DeltaT van 3 in onze situatie).
Volgorde van compressor of debiet weet ik niet. Heb helaas geen monitoring van debiet. Alleen de standaard cloud integratie, waarmee ik de Ta kan zie. Losse kWh meter. En zie dat de Ta (op warme dagen zoals vandaag, maar ook in voor- en najaar) pas verhoogd wordt als stroomverbruik op zijn laagst is.
Dit bijv vandaag
/f/image/ynJlurAZugjPzhGEnlybJWG5.png?f=fotoalbum_large)
Even na 10 was de SWW run klaar. Tussen 10:50 en 11:40 is de Ta 27. Lager kan ik niet kwijt. Om 11:40 zie je hem 1 graad omhoog gaan (en het werd niet kouder buiten uiteraard). En tot 11:40 heeft is opgenomen vermogen gewoon op het absoluut minimum geweest. Heb helaas niet op de binnen unit gekeken, maar normaal met dit weer loopt het debiet ook op het minimum.
Goed om te lezen dat bij meerderen het debiet met dit soort weer automatisch terug gaat naar het minimum. Bij onze Altherma 3 4kW ook. Dacht eerst dat hij zijn flow niet kwijt kon door sluitende thermostaten, maar die staan gewoon open. En ook het openen van de bypass heeft maar een paar seconden effect. Daarna blijkt de pomp automatisch terug te reguleren naar zo'n 7 liter debiet. En daar lijkt alles prima op te draaien.
Ha ha, ik keek net en zag dat er in de ochtend 3x defrost was bij mij en het is ook maar vlak boven nul.Ecluse schreef op zondag 18 januari 2026 @ 08:32:
Goed om te lezen dat bij meerderen het debiet met dit soort weer automatisch terug gaat naar het minimum. Bij onze Altherma 3 4kW ook. Dacht eerst dat hij zijn flow niet kwijt kon door sluitende thermostaten, maar die staan gewoon open. En ook het openen van de bypass heeft maar een paar seconden effect. Daarna blijkt de pomp automatisch terug te reguleren naar zo'n 7 liter debiet. En daar lijkt alles prima op te draaien.
Vandaag stralende zon, dus alles zal wel weer tot rust komen.
ERGA06EVH / EHVX08S23EJ6V / ESPaltherma
Hier heeft ie afgelopen dagen heel rustig gedraaid op ~ 300W (8 kWh per dag) tot ie eergisteravond het warm genoeg vond (thermostaat op 20, binnentemperatuur al een tijdje rond de 21). Gisteravond ging ie weer aan, staat ie vanmorgen al op 10 kWh door 10 defrosts
. Was natuurlijk gunstiger geweest als ie gisteren nog lekker rustig had gedraaid en dan s avonds was uitgegaan, maar modulatie en overshoot staan al beiden op 3..
Misschien kan een van jullie mij helpen. Als ik de warmtepomp uitschakel blijft de vorstbescherming actief. Prima. Maar bij mij blijft de pomp ook aanslaan en langdurig draaien bij een buitentemperatuur van 3 graden, terwijl ik hem gewoon ‘hard’ uitzet in de app. Zijn er ergens instellingen van de vorstbescherming?
All electric - Kona Fashion feb 2019 64kWh ; Daikin 6kW monoblock warmtepomp, Homey Pro domotica, 7100 Wp solar
@Stanvv Met dit zonnige warme weer overdag overdag naar 22/23 graden doorstoken en dan in de avond naar 20 zetten. Koelt je vloer langzaam af en zet je hem de volgende dag pas weer aan.
Nou inmiddels heb ik de pomptest uitgevoerd. Bypass dicht, 8 lussen open waarvan 7 op 2L en 1 op 0,5L (badkamer).
Resultaat: 11,9-12,5 L/min. Rücksichtlos de bypass dichtdraaien zonder deze test uit te voeren was dus een onverantwoord advies.
Vrij matige flow kennelijk dus. Waar dat door komt weet ik niet. Teveel 90 graden bochten? Anyway, dat is niet de door Daikin aanbevolen 12+2=14 L/min.
AVDO bypass langzaam opengedraaid vanaf stand 6 (dicht) waarbij er pas bij stand 2 (bijna geheel open) iets meer flow kwam, die steeg toen naar 15 L/min.
Ik begrijp hier geen ene iota van. Waarom niet? Omdat de bypass op stand 3 en 4 ook flow doorliet tijdens verwarmingsbedrijf en defrost de afgelopen weken.
Dus dat de bypass tijdens de pomptest pas opengaat bij stand 2 betekent dat je met die pomptest kennelijk iets anders meet dan "vanaf welke stand gaat de bypass open". Als jullie me volgen.
Inmiddels maar even een paar dagen op stand 2 laten staan maar volgens de BG vloerverwarmingverdeler heb ik hiermee een delta t van 9 (aanvoer 31 en retour 21). Terwijl de warmtepomp 30 als aanvoer en 25 als retour rapporteert. Ik weet overigens niet hoe betrouwbaar die temperatuurmeters op de verdelers zijn. Misschien plus minus een graad?
Overigens lijkt de vloer minder warm dan met de bypass op stand 3 en voelt de lucht ook minder warm. If that makes sense? Maja, dit is wel hoe Daikin het wil met die pomptestinstructie van ze.
Ik heb trouwens nog 2 lussen die ik open zou kunnen zetten in onze slaapkamer, maar dan ben ik bang dat de vrouw niet blij word omdat het dan mogelijk/waarschijnlijk te warm wordt daar.
Dus ja, wie kan deze puzzel oplossen?
Resultaat: 11,9-12,5 L/min. Rücksichtlos de bypass dichtdraaien zonder deze test uit te voeren was dus een onverantwoord advies.
Vrij matige flow kennelijk dus. Waar dat door komt weet ik niet. Teveel 90 graden bochten? Anyway, dat is niet de door Daikin aanbevolen 12+2=14 L/min.
AVDO bypass langzaam opengedraaid vanaf stand 6 (dicht) waarbij er pas bij stand 2 (bijna geheel open) iets meer flow kwam, die steeg toen naar 15 L/min.
Ik begrijp hier geen ene iota van. Waarom niet? Omdat de bypass op stand 3 en 4 ook flow doorliet tijdens verwarmingsbedrijf en defrost de afgelopen weken.
Dus dat de bypass tijdens de pomptest pas opengaat bij stand 2 betekent dat je met die pomptest kennelijk iets anders meet dan "vanaf welke stand gaat de bypass open". Als jullie me volgen.
Inmiddels maar even een paar dagen op stand 2 laten staan maar volgens de BG vloerverwarmingverdeler heb ik hiermee een delta t van 9 (aanvoer 31 en retour 21). Terwijl de warmtepomp 30 als aanvoer en 25 als retour rapporteert. Ik weet overigens niet hoe betrouwbaar die temperatuurmeters op de verdelers zijn. Misschien plus minus een graad?
Overigens lijkt de vloer minder warm dan met de bypass op stand 3 en voelt de lucht ook minder warm. If that makes sense? Maja, dit is wel hoe Daikin het wil met die pomptestinstructie van ze.
Ik heb trouwens nog 2 lussen die ik open zou kunnen zetten in onze slaapkamer, maar dan ben ik bang dat de vrouw niet blij word omdat het dan mogelijk/waarschijnlijk te warm wordt daar.
Dus ja, wie kan deze puzzel oplossen?
Ja dat was in dit geval inderdaad beter geweest, alleen: ik heb dacht ik de instellingen nu aardig naar wens en ik wil niet elke dag bedenken wat voor weer het is vandaag en morgen om vervolgens weer handmatig wijzigingen door te voeren.. Ik hoopte dus met modulatie, overshoot en weersafhankelijke regeling (staat op 12u, misschien naar 24u?) dit af te kunnen vangen. Maar misschien is een standaard nachtverlaging naar 19,5 of 19 wel een idee om de defrosts te verminderen. We puzzelen verderMotorBeast schreef op zondag 18 januari 2026 @ 11:50:
@Stanvv Met dit zonnige warme weer overdag overdag naar 22/23 graden doorstoken en dan in de avond naar 20 zetten. Koelt je vloer langzaam af en zet je hem de volgende dag pas weer aan.
Kan je alleen zelf beantwoorden denk ik, wat is de diameter van de leiding van wp naar verdeler? 32mm?Atomius schreef op zondag 18 januari 2026 @ 12:46:
Nou inmiddels heb ik de pomptest uitgevoerd. Bypass dicht, 8 lussen open waarvan 7 op 2L en 1 op 0,5L (badkamer).
Resultaat: 11,9-12,5 L/min. Rücksichtlos de bypass dichtdraaien zonder deze test uit te voeren was dus een onverantwoord advies.
Vrij matige flow kennelijk dus. Waar dat door komt weet ik niet. Teveel 90 graden bochten? Anyway, dat is niet de door Daikin aanbevolen 12+2=14 L/min.
AVDO bypass langzaam opengedraaid vanaf stand 6 (dicht) waarbij er pas bij stand 2 (bijna geheel open) iets meer flow kwam, die steeg toen naar 15 L/min.
Ik begrijp hier geen ene iota van. Waarom niet? Omdat de bypass op stand 3 en 4 ook flow doorliet tijdens verwarmingsbedrijf en defrost de afgelopen weken.
Dus dat de bypass tijdens de pomptest pas opengaat bij stand 2 betekent dat je met die pomptest kennelijk iets anders meet dan "vanaf welke stand gaat de bypass open". Als jullie me volgen.
Inmiddels maar even een paar dagen op stand 2 laten staan maar volgens de BG vloerverwarmingverdeler heb ik hiermee een delta t van 9 (aanvoer 31 en retour 21). Terwijl de warmtepomp 30 als aanvoer en 25 als retour rapporteert. Ik weet overigens niet hoe betrouwbaar die temperatuurmeters op de verdelers zijn. Misschien plus minus een graad?
Overigens lijkt de vloer minder warm dan met de bypass op stand 3 en voelt de lucht ook minder warm. If that makes sense? Maja, dit is wel hoe Daikin het wil met die pomptestinstructie van ze.
Ik heb trouwens nog 2 lussen die ik open zou kunnen zetten in onze slaapkamer, maar dan ben ik bang dat de vrouw niet blij word omdat het dan mogelijk/waarschijnlijk te warm wordt daar.
Dus ja, wie kan deze puzzel oplossen?
De omtrek van de leidingen bij de WP zijn 9cm, zo'n 28,6mm diameter. Dan verdwijnen ze in muren etc en dan is de omtrek van de leidingen bij de verdeler uiteindelijk 8,5cm dus 27mm diameter.akaQ schreef op zondag 18 januari 2026 @ 16:11:
[...]
Kan je alleen zelf beantwoorden denk ik, wat is de diameter van de leiding van wp naar verdeler? 32mm?
Maar dan heb je het wel over de buitendiameters van de buizen. Daar gaat zeker nog 2 mm af voor de binnendiameters.Atomius schreef op zondag 18 januari 2026 @ 19:18:
[...]
De omtrek van de leidingen bij de WP zijn 9cm, zo'n 28,6mm diameter. Dan verdwijnen ze in muren etc en dan is de omtrek van de leidingen bij de verdeler uiteindelijk 8,5cm dus 27mm diameter.
ERGA08EAV3H7 | EHVH08S18EJ9W | BRC1HHDAW | 116 m² Vloerverwarming |13 groepen (3/5/5) | 29°C @ -10°C / 26°C @ 15°C | ∆T = 3 | Vrijstaande jaren-30 woning 178 m², goed geïsoleerd. Gasloos sinds 21-09-2023. | PV: 6000 Wp.
En bij uponor buis zelfs minimaal 2x2=4mm!piieter schreef op maandag 19 januari 2026 @ 08:04:
[...]
Maar dan heb je het wel over de buitendiameters van de buizen. Daar gaat zeker nog 2 mm af voor de binnendiameters.
| OD in mm | ID in mm | buisdikte in mm |
|---|---|---|
| 16 | 12 | 2 |
| 20 | 15 | 2,5 |
| 25 | 20 | 2,5 |
| 32 | 26 | 3 |
| 40 | 32 | 4 |
ERGA06EVH / EHVX08S23EJ6V / ESPaltherma
Dus waarschijnlijk 22/25 mm, wat nog niet overhoudt.Atomius schreef op zondag 18 januari 2026 @ 19:18:
[...]
De omtrek van de leidingen bij de WP zijn 9cm, zo'n 28,6mm diameter. Dan verdwijnen ze in muren etc en dan is de omtrek van de leidingen bij de verdeler uiteindelijk 8,5cm dus 27mm diameter.
Dat bedoel ik maar...mawashigeri schreef op maandag 19 januari 2026 @ 11:52:
[...]
En bij uponor buis zelfs minimaal 2x2=4mm!
OD in mm ID in mm buisdikte in mm
16 12 2
20 15 2,5
25 20 2,5
32 26 3
40 32 4
ERGA08EAV3H7 | EHVH08S18EJ9W | BRC1HHDAW | 116 m² Vloerverwarming |13 groepen (3/5/5) | 29°C @ -10°C / 26°C @ 15°C | ∆T = 3 | Vrijstaande jaren-30 woning 178 m², goed geïsoleerd. Gasloos sinds 21-09-2023. | PV: 6000 Wp.
Volgens mij wordt hier maar wat geroepen..
Even Googelen en op dit forum in andere topics zoeken laat zien dat een totaaldiameter van 28 tot 32mm als een grote leiding wordt gezien die goed geschikt is voor een warmtepompinstallatie. Kleinere diameters zoals 22mm zijn minder geschikt, maar ook daarmee lukt het mensen om een warmtepomp op te laten draaien.
Lijkt mij dus niet het probleem. Ik denk dat de 90 graden bochten meer verdacht zijn.
Even Googelen en op dit forum in andere topics zoeken laat zien dat een totaaldiameter van 28 tot 32mm als een grote leiding wordt gezien die goed geschikt is voor een warmtepompinstallatie. Kleinere diameters zoals 22mm zijn minder geschikt, maar ook daarmee lukt het mensen om een warmtepomp op te laten draaien.
Lijkt mij dus niet het probleem. Ik denk dat de 90 graden bochten meer verdacht zijn.
Ja, 32mm MLB & 28mm koper komen aardig overeen met elkaar: 28mm koper - 2x 1mm buitenmantel = 26mm binnenwerks. 32mm MLB - 2x 3mm mantel = 26mm binnenwerks.Atomius schreef op maandag 19 januari 2026 @ 13:47:
Volgens mij wordt hier maar wat geroepen..
Googelen
Beide dus zeker prima i.c.m. een warmtepomp.
Groter is nog beter, maar het rendement van die vergroting tov het prijsverschil is wat lastiger. Vooral de grotere Uponor enz. koppelingen gaan de prijs aardig verhogen.
Verder zit er natuurlijk een wereld van verschil in het leidingwerk: 90 graden bochten zijn prima. Maar knietjes 90 graden, veel verloopjes, enz. enz. zijn minder handig.
En je hebt natuurlijk de distributieleiding en de leidingen naar de vloerverwarming verdelers.
M.a.w., hoe zit het hele buizennetwerk in elkaar? Als alles 28mm koper / 32mm MLB is tot aan de vloerverwarming verdelers, dan zou daar toch geen probleem moeten zijn.
Zitten er radiatoren bij, zitten er versmallingen bij, etc. etc.? Dan wordt het een heel ander verhaal.
PV: Growatt MOD5000TL3-XH + 5720wp, WPB: Atlantic Explorer v4 270LC, L/L: MHI SCM 125ZM-S + SRK 50ZS-W + 2x SRK 25ZS-W + SRK 20ZS-W Modbus kWh meter nodig?
Hallo allemaal,
Lees hier al best een tijdje mee en al veel nuttige info gelezen. Nu toch het moment om ook mijn probleem eens uit te leggen en kijken wat men er hier van vindt.
We hebben al drie jaar onenigheid met de installateur betreffende de binnen-unit van de warmtepomp (EHBX16CB9W) welke in de garage aan de muur hangt. De pomp van de binnen-unit maakt een hoog frequent geluid (IMG_2587.mov), wat ook te horen is in de hal en ons kantoor naast de garage (Situatie warmtepomp.jpg). Zelfs als het 's avonds echt stil is ook in de woonkamer en slaapkamer op de 1e verdieping. Wij vinden het raar dat dat geluid bijna net zo goed te horen is in de hal terwijl dit met een spouwmuur met isolatie gescheiden is. In het kantoor is het ook goed te horen, hier zit er een enkele muur tussen. Na een aantal standaard dingen zoals ontkoppelen van de muur, geluidarme pluggen, etc. werd het helaas niet beter. De installateur gaf toen aan dat het is zoals het is en dat hij niks meer kan doen. Zelf heb ik toen nog geopperd of er geen lucht in de buizen van de cv/vloerverwarming kon zitten. Dat kon niet volgens de installateur want het is een gesloten systeem. Hierna toch zelf op onderzoek gegaan en gevonden dat het apparaat wel degelijk een ontluchtingsfunctie heeft. Op het moment dat ik dat probeer te doen (zowel handmatig als automatisch), geeft de warmtepomp na enige tijd de foutmelding 7H-01. Terugkijkend in het logboek van de foutmeldingen zien we dat deze code er ook was op de dag van installatie. Hiervoor zijn ze wel teruggekomen en hebben ze het filter schoongemaakt en het waterdebiet gecontroleerd. Dit was prima dus verder konden ze weer niks doen. Ontluchten kan de pomp nog steeds niet en gaan ze niet verder op in. Ze willen wel meedenken en kwamen met een mogelijke oplossing om nog een extra buffervat van 50 liter te plaatsen om zo het leidingtraject dat het water moet afleggen te verlengen voordat het in het plafond gaat. Kosten 4000 euro geen garanties dat het het geluidsprobleem zou oplossen.
Voor nu heb ik eigenlijk twee vragen:
- Zijn er andere mensen met dezelfde binnen-unit als wij en maakt die een soortgelijk geluid zoals in het bijgevoegde filmpje?
- Wat vind men hier van de voorgestelde oplossing van het extra buffervat? Ik heb er mijn twijfels over, zeker ook over de prijs aangezien het buffervat zelf 300 tot 500 euro kost.
Verdere klachten zijn, dat de ingestelde temperatuur regelmatig tot 1,5 graad achterblijft na een koude nacht, soms bepaalde ruimtes achterblijven qua temperatuur en hoog stroomverbruik. Op een koude dag zoals vandaag is 80 kw vrij normaal. Dat is dan wel alle elektriciteit exclusief auto opladen. We stoken alleen beneden en de badkamer boven, circa 150m2
Sinds deze winter maakt de pomp ook regelmatig een fluitend geluid (IMG_5068.MOV).
Hoop dat het geluid goed overkomt, op mijn telefoon is het goed te horen maar op mijn beeldscherm speakertjes niet.
Alvast bedankt!
IMG_5068.MOV[Video: https://drive.google.com/file/d/1wVX47l5w8tVvhn-rLDO4abxv5PxcXgdw/view?usp=sharing]IMG_2587.MOV[Video: https://drive.google.com/file/d/1Q_x1Yhc9ILvomMCxrh2Wuw2PtNzZBn1B/view?usp=sharing]:strip_exif()/f/image/Aodzxsl67ofa81Vb2W4lQ6F1.jpg?f=fotoalbum_large)
Verdeler verdiepingen
Verdeler BG
:strip_exif()/f/image/1qQODah6VzhIbehNQlNKmZev.jpg?f=fotoalbum_large)
Installatie
Lees hier al best een tijdje mee en al veel nuttige info gelezen. Nu toch het moment om ook mijn probleem eens uit te leggen en kijken wat men er hier van vindt.
We hebben al drie jaar onenigheid met de installateur betreffende de binnen-unit van de warmtepomp (EHBX16CB9W) welke in de garage aan de muur hangt. De pomp van de binnen-unit maakt een hoog frequent geluid (IMG_2587.mov), wat ook te horen is in de hal en ons kantoor naast de garage (Situatie warmtepomp.jpg). Zelfs als het 's avonds echt stil is ook in de woonkamer en slaapkamer op de 1e verdieping. Wij vinden het raar dat dat geluid bijna net zo goed te horen is in de hal terwijl dit met een spouwmuur met isolatie gescheiden is. In het kantoor is het ook goed te horen, hier zit er een enkele muur tussen. Na een aantal standaard dingen zoals ontkoppelen van de muur, geluidarme pluggen, etc. werd het helaas niet beter. De installateur gaf toen aan dat het is zoals het is en dat hij niks meer kan doen. Zelf heb ik toen nog geopperd of er geen lucht in de buizen van de cv/vloerverwarming kon zitten. Dat kon niet volgens de installateur want het is een gesloten systeem. Hierna toch zelf op onderzoek gegaan en gevonden dat het apparaat wel degelijk een ontluchtingsfunctie heeft. Op het moment dat ik dat probeer te doen (zowel handmatig als automatisch), geeft de warmtepomp na enige tijd de foutmelding 7H-01. Terugkijkend in het logboek van de foutmeldingen zien we dat deze code er ook was op de dag van installatie. Hiervoor zijn ze wel teruggekomen en hebben ze het filter schoongemaakt en het waterdebiet gecontroleerd. Dit was prima dus verder konden ze weer niks doen. Ontluchten kan de pomp nog steeds niet en gaan ze niet verder op in. Ze willen wel meedenken en kwamen met een mogelijke oplossing om nog een extra buffervat van 50 liter te plaatsen om zo het leidingtraject dat het water moet afleggen te verlengen voordat het in het plafond gaat. Kosten 4000 euro geen garanties dat het het geluidsprobleem zou oplossen.
Voor nu heb ik eigenlijk twee vragen:
- Zijn er andere mensen met dezelfde binnen-unit als wij en maakt die een soortgelijk geluid zoals in het bijgevoegde filmpje?
- Wat vind men hier van de voorgestelde oplossing van het extra buffervat? Ik heb er mijn twijfels over, zeker ook over de prijs aangezien het buffervat zelf 300 tot 500 euro kost.
Verdere klachten zijn, dat de ingestelde temperatuur regelmatig tot 1,5 graad achterblijft na een koude nacht, soms bepaalde ruimtes achterblijven qua temperatuur en hoog stroomverbruik. Op een koude dag zoals vandaag is 80 kw vrij normaal. Dat is dan wel alle elektriciteit exclusief auto opladen. We stoken alleen beneden en de badkamer boven, circa 150m2
Sinds deze winter maakt de pomp ook regelmatig een fluitend geluid (IMG_5068.MOV).
Hoop dat het geluid goed overkomt, op mijn telefoon is het goed te horen maar op mijn beeldscherm speakertjes niet.
Alvast bedankt!
IMG_5068.MOV[Video: https://drive.google.com/file/d/1wVX47l5w8tVvhn-rLDO4abxv5PxcXgdw/view?usp=sharing]IMG_2587.MOV[Video: https://drive.google.com/file/d/1Q_x1Yhc9ILvomMCxrh2Wuw2PtNzZBn1B/view?usp=sharing]
:strip_exif()/f/image/Aodzxsl67ofa81Vb2W4lQ6F1.jpg?f=fotoalbum_large)
Verdeler verdiepingen
![]() | ![]() |
:strip_exif()/f/image/1qQODah6VzhIbehNQlNKmZev.jpg?f=fotoalbum_large)
Installatie
[ Voor 18% gewijzigd door MRJCB op 21-01-2026 11:00 ]
@MRJCB Buffervat? Nooit doen en zeker niet met VV en is geen oplossing. En waarom zou er geen lucht in je systeem kunnen zitten? Als je systeem wordt aangelegd wordt er vers water in gedaan. En wat zit daar in? Zuurstof. Heb je geen ontluchtingsventielen?
Wat voor verdeler heb je? Met pomp? Dan heb je ook kans dat je pomp van je binnenunit tegen de pomp van de verdeler staat in te werken. Pomploze verdeler erin. Flow VV hoog genoeg?
Wat voor verdeler heb je? Met pomp? Dan heb je ook kans dat je pomp van je binnenunit tegen de pomp van de verdeler staat in te werken. Pomploze verdeler erin. Flow VV hoog genoeg?
Wij hebben de binnenunit in het souterrain aan de muur hangen. Geen geluid waar te nemen. We hebben wel een kleinere variant. 8kW.MRJCB schreef op maandag 19 januari 2026 @ 16:20:
Hallo allemaal,
Lees hier al best een tijdje mee en al veel nuttige info gelezen. Nu toch het moment om ook mijn probleem eens uit te leggen en kijken wat men er hier van vindt.
We hebben al drie jaar onenigheid met de installateur betreffende de binnen-unit van de warmtepomp (EHBX16CB9W) welke in de garage aan de muur hangt.
Begrijp ik goed dat jullie geluidshinder ervaren gedurende alle jaargetijden?
Hoe groot is jullie woning?
Waar staat de buitenunit?
Er loopt binnen tweakers een draadje over trillingen en geluid specifiek gericht op warmtepompen. Daar al gekeken? Gaat meestal over trillingen en resonaties die vanaf de buitenunit komen.
https://gathering.tweaker.../list_messages/1834273/73
II Daikin EHBX08EF9W en ERGA08EV II Enphase IQ8HC 5kWp PV zuid-west II Honda S2000 II BMW 330e G21
Dan vraag ik me af hoe het verbruik is op echte koude dagen, 80kWh is wel heel veel.MRJCB schreef op maandag 19 januari 2026 @ 16:20:
Hallo allemaal,
Lees hier al best een tijdje mee en al veel nuttige info gelezen. Nu toch het moment om ook mijn probleem eens uit te leggen en kijken wat men er hier van vindt.
We hebben al drie jaar onenigheid met de installateur betreffende de binnen-unit van de warmtepomp (EHBX16CB9W) welke in de garage aan de muur hangt. De pomp van de binnen-unit maakt een hoog frequent geluid (IMG_2587.mov), wat ook te horen is in de hal en ons kantoor naast de garage (Situatie warmtepomp.jpg). Zelfs als het 's avonds echt stil is ook in de woonkamer en slaapkamer op de 1e verdieping. Wij vinden het raar dat dat geluid bijna net zo goed te horen is in de hal terwijl dit met een spouwmuur met isolatie gescheiden is. In het kantoor is het ook goed te horen, hier zit er een enkele muur tussen. Na een aantal standaard dingen zoals ontkoppelen van de muur, geluidarme pluggen, etc. werd het helaas niet beter. De installateur gaf toen aan dat het is zoals het is en dat hij niks meer kan doen. Zelf heb ik toen nog geopperd of er geen lucht in de buizen van de cv/vloerverwarming kon zitten. Dat kon niet volgens de installateur want het is een gesloten systeem. Hierna toch zelf op onderzoek gegaan en gevonden dat het apparaat wel degelijk een ontluchtingsfunctie heeft. Op het moment dat ik dat probeer te doen (zowel handmatig als automatisch), geeft de warmtepomp na enige tijd de foutmelding 7H-01. Terugkijkend in het logboek van de foutmeldingen zien we dat deze code er ook was op de dag van installatie. Hiervoor zijn ze wel teruggekomen en hebben ze het filter schoongemaakt en het waterdebiet gecontroleerd. Dit was prima dus verder konden ze weer niks doen. Ontluchten kan de pomp nog steeds niet en gaan ze niet verder op in. Ze willen wel meedenken en kwamen met een mogelijke oplossing om nog een extra buffervat van 50 liter te plaatsen om zo het leidingtraject dat het water moet afleggen te verlengen voordat het in het plafond gaat. Kosten 4000 euro geen garanties dat het het geluidsprobleem zou oplossen.
Voor nu heb ik eigenlijk twee vragen:
- Zijn er andere mensen met dezelfde binnen-unit als wij en maakt die een soortgelijk geluid zoals in het bijgevoegde filmpje?
- Wat vind men hier van de voorgestelde oplossing van het extra buffervat? Ik heb er mijn twijfels over, zeker ook over de prijs aangezien het buffervat zelf 300 tot 500 euro kost.
Verdere klachten zijn, dat de ingestelde temperatuur regelmatig tot 1,5 graad achterblijft na een koude nacht, soms bepaalde ruimtes achterblijven qua temperatuur en hoog stroomverbruik. Op een koude dag zoals vandaag is 80 kw vrij normaal. Dat is dan wel alle elektriciteit exclusief auto opladen. We stoken alleen beneden en de badkamer boven, circa 150m2
Sinds deze winter maakt de pomp ook regelmatig een fluitend geluid (IMG_5068.MOV).
Hoop dat het geluid goed overkomt, op mijn telefoon is het goed te horen maar op mijn beeldscherm speakertjes niet.
Alvast bedankt!
IMG_5068.MOV
[Video]
IMG_2587.MOV
[Video]
[Afbeelding]
Kijk eens in de app hoeveel voor verwarmen gebruikt is en hoeveel voor warm water.
Zat zelf gisteren maar op 27kWh.
Dan verbruik jij ook heel veel want ik zat gisteren op 18kWh incl SWW. Dat 80 wellicht veel is maar het afzetten tegen een X verbruik elders zegt niet veel blijkt wel.Drommels75 schreef op maandag 19 januari 2026 @ 18:18:
[...]
Dan vraag ik me af hoe het verbruik is op echte koude dagen, 80kWh is wel heel veel.
Kijk eens in de app hoeveel voor verwarmen gebruikt is en hoeveel voor warm water.
Zat zelf gisteren maar op 27kWh.
@MRJCB Wat is je afgifte systeem precies? Hoeveel m2 vloerverwarming, radiatoren, ...?
En dikte van de aanvoer/retour leidingen? Pomploze verdelers? Bypass? ....?
Er ontbreekt veel informatie.
En dikte van de aanvoer/retour leidingen? Pomploze verdelers? Bypass? ....?
Er ontbreekt veel informatie.
PV: Growatt MOD5000TL3-XH + 5720wp, WPB: Atlantic Explorer v4 270LC, L/L: MHI SCM 125ZM-S + SRK 50ZS-W + 2x SRK 25ZS-W + SRK 20ZS-W Modbus kWh meter nodig?
Dan verbruik jij ook heel veel, want ik zat gisteren op 9 kWh. En 3 kWh voor de legionella run (62 graden) met de WPB.MotorBeast schreef op maandag 19 januari 2026 @ 18:30:
[...]
Dan verbruik jij ook heel veel want ik zat gisteren op 18kWh incl SWW. Dat 80 wellicht veel is maar het afzetten tegen een X verbruik elders zegt niet veel blijkt wel.
Deze getallen zeggen helemaal niets.
PV: Growatt MOD5000TL3-XH + 5720wp, WPB: Atlantic Explorer v4 270LC, L/L: MHI SCM 125ZM-S + SRK 50ZS-W + 2x SRK 25ZS-W + SRK 20ZS-W Modbus kWh meter nodig?
@MotorBeast Dan verbruik ik heel weinig
- gisteren ca. 11,7 kWh cv + 0,8 kWh sww = ca. 12,5 kWh
Maar idd. alles is relatief - ca. 100 m² op 19,5-20°C / buitentemperaturen gisteren
Maar idd. alles is relatief - ca. 100 m² op 19,5-20°C / buitentemperaturen gisteren
Nobody is perfeckt - But who wants to be Nobody? - Vrijwillig Energycoach Fiat LUXus! - Some Insights
@dunklefaser Maar jij verbruikte weer veel meer geld dan ik om dit te realiseren dat lage verbruik met de aanleg van dure VV. Ik heb alleen good old school 1978 radiatoren.
Afijn we zijn het eens dat verbruik geen malle moer zegt.
Een hoge fluittoon KAN ook een metalen braampje zijn in het gesloten CV-systeem. Zo'n braampje gaat resoneren door de waterstroom.MRJCB schreef op maandag 19 januari 2026 @ 16:20:
Hallo allemaal,
Lees hier al best een tijdje mee en al veel nuttige info gelezen. Nu toch het moment om ook mijn probleem eens uit te leggen en kijken wat men er hier van vindt.
We hebben al drie jaar onenigheid met de installateur betreffende de binnen-unit van de warmtepomp (EHBX16CB9W) welke in de garage aan de muur hangt. De pomp van de binnen-unit maakt een hoog frequent geluid (IMG_2587.mov), wat ook te horen is in de hal en ons kantoor naast de garage (Situatie warmtepomp.jpg). Zelfs als het 's avonds echt stil is ook in de woonkamer en slaapkamer op de 1e verdieping. Wij vinden het raar dat dat geluid bijna net zo goed te horen is in de hal terwijl dit met een spouwmuur met isolatie gescheiden is. In het kantoor is het ook goed te horen, hier zit er een enkele muur tussen. Na een aantal standaard dingen zoals ontkoppelen van de muur, geluidarme pluggen, etc. werd het helaas niet beter. De installateur gaf toen aan dat het is zoals het is en dat hij niks meer kan doen. Zelf heb ik toen nog geopperd of er geen lucht in de buizen van de cv/vloerverwarming kon zitten. Dat kon niet volgens de installateur want het is een gesloten systeem. Hierna toch zelf op onderzoek gegaan en gevonden dat het apparaat wel degelijk een ontluchtingsfunctie heeft. Op het moment dat ik dat probeer te doen (zowel handmatig als automatisch), geeft de warmtepomp na enige tijd de foutmelding 7H-01. Terugkijkend in het logboek van de foutmeldingen zien we dat deze code er ook was op de dag van installatie. Hiervoor zijn ze wel teruggekomen en hebben ze het filter schoongemaakt en het waterdebiet gecontroleerd. Dit was prima dus verder konden ze weer niks doen. Ontluchten kan de pomp nog steeds niet en gaan ze niet verder op in. Ze willen wel meedenken en kwamen met een mogelijke oplossing om nog een extra buffervat van 50 liter te plaatsen om zo het leidingtraject dat het water moet afleggen te verlengen voordat het in het plafond gaat. Kosten 4000 euro geen garanties dat het het geluidsprobleem zou oplossen.
Voor nu heb ik eigenlijk twee vragen:
- Zijn er andere mensen met dezelfde binnen-unit als wij en maakt die een soortgelijk geluid zoals in het bijgevoegde filmpje?
- Wat vind men hier van de voorgestelde oplossing van het extra buffervat? Ik heb er mijn twijfels over, zeker ook over de prijs aangezien het buffervat zelf 300 tot 500 euro kost.
Verdere klachten zijn, dat de ingestelde temperatuur regelmatig tot 1,5 graad achterblijft na een koude nacht, soms bepaalde ruimtes achterblijven qua temperatuur en hoog stroomverbruik. Op een koude dag zoals vandaag is 80 kw vrij normaal. Dat is dan wel alle elektriciteit exclusief auto opladen. We stoken alleen beneden en de badkamer boven, circa 150m2
Sinds deze winter maakt de pomp ook regelmatig een fluitend geluid (IMG_5068.MOV).
Hoop dat het geluid goed overkomt, op mijn telefoon is het goed te horen maar op mijn beeldscherm speakertjes niet.
Alvast bedankt!
IMG_5068.MOV
[Video]
IMG_2587.MOV
[Video]
[Afbeelding]
Je zou eens met een schroevendraaier tegen de buis en tegen je oor aan kunnen luisteren of het geluid op een bepaalde plek luider is dan op andere plekken. De schroevendraaier werkt dan als het ware als een versterker. Misschien is op die manier de bron te achterhalen.
Of: één voor één verschillende circuits afsluiten en kijken of het bij een bepaald afgesloten circuit ophoudt.
ERGA08EAV3H7 | EHVH08S18EJ9W | BRC1HHDAW | 116 m² Vloerverwarming |13 groepen (3/5/5) | 29°C @ -10°C / 26°C @ 15°C | ∆T = 3 | Vrijstaande jaren-30 woning 178 m², goed geïsoleerd. Gasloos sinds 21-09-2023. | PV: 6000 Wp.
Het heeft totaal geen zin om het verbruik met elkaar te vergelijken zonder rekening te houden met de factoren die een rol spelen en deze ook te benoemen…
Nog los van je afgiftesysteem en de mate van isolatie in de woning, hebben ook de instellingen van de warmtepomp heel veel invloed.
Hoe hoog staat de stooklijn ingesteld?
Wat is de kamersetpoint? (De Madoka heeft standaard een afwijking van ca 1,5C naar boven) Heb je deze afwijking gecorrigeerd in de instellingen?
Staat modulatie aan?
Verwarm je de hele woning of misschien wel alleen de woonkamer en keuken?
Dit is voor iedereen natuurlijk anders.
Waar vooral de kamersetpoint een hele grote rol speelt!
Nog los van je afgiftesysteem en de mate van isolatie in de woning, hebben ook de instellingen van de warmtepomp heel veel invloed.
Hoe hoog staat de stooklijn ingesteld?
Wat is de kamersetpoint? (De Madoka heeft standaard een afwijking van ca 1,5C naar boven) Heb je deze afwijking gecorrigeerd in de instellingen?
Staat modulatie aan?
Verwarm je de hele woning of misschien wel alleen de woonkamer en keuken?
Dit is voor iedereen natuurlijk anders.
Waar vooral de kamersetpoint een hele grote rol speelt!
9280WP | Daikin Altherma 3 LT 8kW | VW e-Golf 2019 | Tesla Model 3 RWD 2025
De vloerverwarming is heel oud uit 1984 met tyleenslangen (na te lezen in het cv-tuning topic III)MotorBeast schreef op maandag 19 januari 2026 @ 19:00:
@dunklefaser Maar jij verbruikte weer veel meer geld dan ik om dit te realiseren dat lage verbruik met de aanleg van dure VV. Ik heb alleen good old school 1978 radiatoren.Afijn we zijn het eens dat verbruik geen malle moer zegt.
en als bijverwarming aangelegd.
Heeft mij dus niets (extra) gekost behalve een grotere warmtewisselaar voor de systeemscheiding.
De convectoren zijn net zo oud en wel geboost met een groot aantal 140 mm ventilatoren.
Natuurlijk is het e.e.a. aan de gebouwschil verbeterd, maar (nog) niet overal.
Aanvoer (tot 23 uur) gemiddeld 26,5 °C voor 20,0 °C op de b.g. - de rest doet ca. 17-19°C.
Maar idd. niet vergelijkbaar met 1978 en alleen maar normale radiatoren.
Nobody is perfeckt - But who wants to be Nobody? - Vrijwillig Energycoach Fiat LUXus! - Some Insights
Als er voetventielen op de radiatoren zitten , moeten die volgens mij bij een warmtepomp helemaal opengezet worden
Bij waterzijdige inregeling en om suizen te voorkomen van mijn radiatoren op de 1e verdieping, heb ik de voetventielen moeten aanpassen, zo ook het inregelventiel achter de radiatorknop.thijsderkx schreef op maandag 19 januari 2026 @ 23:56:
Als er voetventielen op de radiatoren zitten , moeten die volgens mij bij een warmtepomp helemaal opengezet worden
Hoe kom je aan de info dat ze bij een warmtepomp helemaal open moeten? En waarvoor is dat?
Als dat betrekking heeft op de flow, dan kan ik zeggen dat dit niet klopt. Als ik alle radiatoren volledig open draai, dan krijgt mijn vloerverwarming op de begane grond te weinig flow. Met andere woorden, er gaat dan teveel door de radiatoren.
[ Voor 19% gewijzigd door Mathy M op 20-01-2026 12:39 ]
II Daikin EHBX08EF9W en ERGA08EV II Enphase IQ8HC 5kWp PV zuid-west II Honda S2000 II BMW 330e G21
Dat is niet zo. Radiatoren moeten waterzijdig ingeregeld worden. Dat zou kunnen met het voetventiel. Die staat meestal juist niet helemaal open.thijsderkx schreef op maandag 19 januari 2026 @ 23:56:
Als er voetventielen op de radiatoren zitten , moeten die volgens mij bij een warmtepomp helemaal opengezet worden
Maar kan ook met een inregelbare thermostatische radiatorkraan. Als je een inregelbare thermostatische radiatorkraan hebt, dan moet het voetventiel open, omdat die niet meer wordt gebruikt voor het waterzijdig inregelen.
Niet alle thermostaatknoppen hebben ook de mogelijkheid voor waterzijdig inregelen, dus moet je toch het voetventiel wat dichtdraaien.
Dat heeft verder niet veel te maken met een warmtepomp.
Echter bij installatie van een warmtepomp wordt vaak ook de warmteafgifte gewijzigd: denk aan vloerverwarming, LTV radiatoren, radiator ventilatoren.
Nieuwe waterzijdig inregeling is verplicht bij installatie van een warmtepomp.
[ Voor 16% gewijzigd door TinusH777 op 20-01-2026 13:02 ]
Mijn (gevoelige) oren horen hier ook af en toe een fluit. Dit gebeurt als de flow in het systeem 6-7 l/min bedraagt. Bij hogere snelheden verdwijnt dit. Overigens heb ik hier pompsnelheid gemaximeerd op 70% want dan krijg ik weer veel stromingsgeluid in de leidingen.MRJCB schreef op maandag 19 januari 2026 @ 16:20:
Hallo allemaal,
Lees hier al best een tijdje mee en al veel nuttige info gelezen. Nu toch het moment om ook mijn probleem eens uit te leggen en kijken wat men er hier van vindt.
We hebben al drie jaar onenigheid met de installateur betreffende de binnen-unit van de warmtepomp (EHBX16CB9W) welke in de garage aan de muur hangt. De pomp van de binnen-unit maakt een hoog frequent geluid (IMG_2587.mov), wat ook te horen is in de hal en ons kantoor naast de garage (Situatie warmtepomp.jpg). Zelfs als het 's avonds echt stil is ook in de woonkamer en slaapkamer op de 1e verdieping. Wij vinden het raar dat dat geluid bijna net zo goed te horen is in de hal terwijl dit met een spouwmuur met isolatie gescheiden is. In het kantoor is het ook goed te horen, hier zit er een enkele muur tussen. Na een aantal standaard dingen zoals ontkoppelen van de muur, geluidarme pluggen, etc. werd het helaas niet beter. De installateur gaf toen aan dat het is zoals het is en dat hij niks meer kan doen.
Is de piep er altijd of is er een relatie met de stroomsnelheid in je systeem?
(kortom geen concreet antwoord maar wellicht een zoekrichting)
Klopt, en ligt inderdaad aan de installatie, instellingen etc. Kijkend naar mijn gasverbruik voorheen strookt het verbruik bij mij prima.Tanuki schreef op maandag 19 januari 2026 @ 18:49:
[...]
Dan verbruik jij ook heel veel, want ik zat gisteren op 9 kWh. En 3 kWh voor de legionella run (62 graden) met de WPB.
Deze getallen zeggen helemaal niets.Alle getallen zijn relatief en compleet afhankelijk van de installatie, isolatie, eigenschappen van het huis, type huis, enz. enz.
Maar vandaar dat ik eerst al eens de vraag stelde hoeveel er verbruikt werd voor verwarming en hoeveel voor warm water.
@MotorBeast bedankt voor je snelle reactie! Op de tweede en derde verdieping zitten er denk ik ontluchtingsventielen. Op de begane grond weet ik het niet zeker. Nog wat foto’s toegevoegd aan de originele post.MotorBeast schreef op maandag 19 januari 2026 @ 16:57:
@MRJCB Buffervat? Nooit doen en zeker niet met VV en is geen oplossing. En waarom zou er geen lucht in je systeem kunnen zitten? Als je systeem wordt aangelegd wordt er vers water in gedaan. En wat zit daar in? Zuurstof. Heb je geen ontluchtingsventielen?
Wat voor verdeler heb je? Met pomp? Dan heb je ook kans dat je pomp van je binnenunit tegen de pomp van de verdeler staat in te werken. Pomploze verdeler erin. Flow VV hoog genoeg?
Qua verdeler weet ik het ook niet zo goed (denk dat je Uponor bedoelt) maar denk dat we geen pomp op de verdeler hebben. Flow is wel hoog genoeg als ik uitga van de filmpjes van Daikin zelf.
@Mathy M bedankt voor je reactie, ik heb ook sterk het gevoel dat de pomp helemaal dit geluid niet hoort te maken. Geluid is er alleen als de pomp aanstaat/werkt, als die dus moet stoken. Woning in totaal is circa 300m2. Maar zoals gezegd we stoken alleen beneden en de badkamer, circa 150m2. De buitenunit staat buiten naast de berging/garage. Op het plaatje rechtsboven nog circa een meter naar rechts.Mathy M schreef op maandag 19 januari 2026 @ 17:38:
[...]
Wij hebben de binnenunit in het souterrain aan de muur hangen. Geen geluid waar te nemen. We hebben wel een kleinere variant. 8kW.
Begrijp ik goed dat jullie geluidshinder ervaren gedurende alle jaargetijden?
Hoe groot is jullie woning?
Waar staat de buitenunit?
Er loopt binnen tweakers een draadje over trillingen en geluid specifiek gericht op warmtepompen. Daar al gekeken? Gaat meestal over trillingen en resonaties die vanaf de buitenunit komen.
https://gathering.tweaker.../list_messages/1834273/73
In welke app zou dat moeten zijn?Drommels75 schreef op maandag 19 januari 2026 @ 18:18:
[...]
Dan vraag ik me af hoe het verbruik is op echte koude dagen, 80kWh is wel heel veel.
Kijk eens in de app hoeveel voor verwarmen gebruikt is en hoeveel voor warm water.
Zat zelf gisteren maar op 27kWh.
@Tanuki bedankt voor je reactie. Ik snap dat er details ontbreken maar ik ben zelf niet zo technisch en is toch best moeilijk om hier zelf wegwijs in te worden.Tanuki schreef op maandag 19 januari 2026 @ 18:47:
@MRJCB Wat is je afgifte systeem precies? Hoeveel m2 vloerverwarming, radiatoren, ...?
En dikte van de aanvoer/retour leidingen? Pomploze verdelers? Bypass? ....?
Er ontbreekt veel informatie.
Alleen vloerverwarming, circa 300 m2 waarbij we dus alleen beneden stoken en de badkamer, circa 150m2. Slaapkamers en zolder wordt dus niet gestookt op 1e en 2e verdieping. Ik denk pomploze verdelers en een bypass, zie bijgevoegde afbeeldingen in originele post. Dikte van de aanvoer/retour leidingen, bedoel je daar de leidingen die de binnenunit in en uitgaan?
thx!piieter schreef op maandag 19 januari 2026 @ 19:17:
[...]
Een hoge fluittoon KAN ook een metalen braampje zijn in het gesloten CV-systeem. Zo'n braampje gaat resoneren door de waterstroom.
Je zou eens met een schroevendraaier tegen de buis en tegen je oor aan kunnen luisteren of het geluid op een bepaalde plek luider is dan op andere plekken. De schroevendraaier werkt dan als het ware als een versterker. Misschien is op die manier de bron te achterhalen.
Of: één voor één verschillende circuits afsluiten en kijken of het bij een bepaald afgesloten circuit ophoudt.
Beetje afhankelijk of je ook radiatoren gebruikt, maar voor alleen vloerverwarming vind ik de 40 graden aanvoer temperatuur best wel hoog die op de verdeler te zien is. Destijds is bij ons ook de installatie totaal niet goed geconfigureerd opgeleverd. En alleen al door de aanvoertemperatuur naar beneden te zetten met een kleine modulatie loopt de pomp bij ons al zoveel beter (en zuiniger).MRJCB schreef op maandag 19 januari 2026 @ 16:20:
Hallo allemaal,
Lees hier al best een tijdje mee en al veel nuttige info gelezen. Nu toch het moment om ook mijn probleem eens uit te leggen en kijken wat men er hier van vindt.
We hebben al drie jaar onenigheid met de installateur betreffende de binnen-unit van de warmtepomp (EHBX16CB9W) welke in de garage aan de muur hangt. De pomp van de binnen-unit maakt een hoog frequent geluid (IMG_2587.mov), wat ook te horen is in de hal en ons kantoor naast de garage (Situatie warmtepomp.jpg). Zelfs als het 's avonds echt stil is ook in de woonkamer en slaapkamer op de 1e verdieping. Wij vinden het raar dat dat geluid bijna net zo goed te horen is in de hal terwijl dit met een spouwmuur met isolatie gescheiden is. In het kantoor is het ook goed te horen, hier zit er een enkele muur tussen. Na een aantal standaard dingen zoals ontkoppelen van de muur, geluidarme pluggen, etc. werd het helaas niet beter. De installateur gaf toen aan dat het is zoals het is en dat hij niks meer kan doen. Zelf heb ik toen nog geopperd of er geen lucht in de buizen van de cv/vloerverwarming kon zitten. Dat kon niet volgens de installateur want het is een gesloten systeem. Hierna toch zelf op onderzoek gegaan en gevonden dat het apparaat wel degelijk een ontluchtingsfunctie heeft. Op het moment dat ik dat probeer te doen (zowel handmatig als automatisch), geeft de warmtepomp na enige tijd de foutmelding 7H-01. Terugkijkend in het logboek van de foutmeldingen zien we dat deze code er ook was op de dag van installatie. Hiervoor zijn ze wel teruggekomen en hebben ze het filter schoongemaakt en het waterdebiet gecontroleerd. Dit was prima dus verder konden ze weer niks doen. Ontluchten kan de pomp nog steeds niet en gaan ze niet verder op in. Ze willen wel meedenken en kwamen met een mogelijke oplossing om nog een extra buffervat van 50 liter te plaatsen om zo het leidingtraject dat het water moet afleggen te verlengen voordat het in het plafond gaat. Kosten 4000 euro geen garanties dat het het geluidsprobleem zou oplossen.
Voor nu heb ik eigenlijk twee vragen:
- Zijn er andere mensen met dezelfde binnen-unit als wij en maakt die een soortgelijk geluid zoals in het bijgevoegde filmpje?
- Wat vind men hier van de voorgestelde oplossing van het extra buffervat? Ik heb er mijn twijfels over, zeker ook over de prijs aangezien het buffervat zelf 300 tot 500 euro kost.
Verdere klachten zijn, dat de ingestelde temperatuur regelmatig tot 1,5 graad achterblijft na een koude nacht, soms bepaalde ruimtes achterblijven qua temperatuur en hoog stroomverbruik. Op een koude dag zoals vandaag is 80 kw vrij normaal. Dat is dan wel alle elektriciteit exclusief auto opladen. We stoken alleen beneden en de badkamer boven, circa 150m2
Sinds deze winter maakt de pomp ook regelmatig een fluitend geluid (IMG_5068.MOV).
Hoop dat het geluid goed overkomt, op mijn telefoon is het goed te horen maar op mijn beeldscherm speakertjes niet.
Alvast bedankt!
IMG_5068.MOV
[Video]
IMG_2587.MOV
[Video]
[Afbeelding]
Verdeler verdiepingenVerdeler BG
[Afbeelding] [Afbeelding]
[Afbeelding]
Installatie
[Afbeelding]
Dankjewel voor de info en zoekrichting. Het hoog frequente zoemende geluid is er altijd als de pomp werkt, je hoort ook duidelijk verschil tussen de lage en hoge flow. De piep heb ik nog niet verder naar gekeken wanneer die precies te horen is.Onnooooo schreef op dinsdag 20 januari 2026 @ 15:12:
[...]
Mijn (gevoelige) oren horen hier ook af en toe een fluit. Dit gebeurt als de flow in het systeem 6-7 l/min bedraagt. Bij hogere snelheden verdwijnt dit. Overigens heb ik hier pompsnelheid gemaximeerd op 70% want dan krijg ik weer veel stromingsgeluid in de leidingen.
Is de piep er altijd of is er een relatie met de stroomsnelheid in je systeem?
(kortom geen concreet antwoord maar wellicht een zoekrichting)
Let op:
Jouw instelling delen? Instellingen bekijken?
https://docs.google.com/s...XVyTQMqI/edit?usp=sharing
Hulp nodig met domotica/ESPaltherma?
Daikin Altherma 3 -> ESPAltherma
Jouw instelling delen? Instellingen bekijken?
https://docs.google.com/s...XVyTQMqI/edit?usp=sharing
Hulp nodig met domotica/ESPaltherma?
Daikin Altherma 3 -> ESPAltherma
/f/image/IZl88az5wpkMWODXMQtK5xOL.png?f=fotoalbum_large)
:strip_exif()/f/image/BsO079fYPBRFersA0Dp9rPln.jpg?f=fotoalbum_tile)
:strip_exif()/f/image/ZNK0tOkC3enke27CRZ1uaJyI.jpg?f=fotoalbum_tile)