WP: ME PUHZ-SW75YAA + ERSD-VM2D + EV-WP-TWS-1W 300; AC: ME MXZ-2F42VF + 2x MSZ-LN25VGV; PV: 14.08 kWp O/W + SMA STP 8.0; Vent: Zehnder Q600 ERV + Ubbink AirExcellent.
Nee nooit, altijd perfect totdat het gistere mis ging. Hij krijgt het niet ontdooid en ik weet nu ook waarom.Andrehj schreef op woensdag 20 december 2023 @ 11:22:
[...]
[Afbeelding]
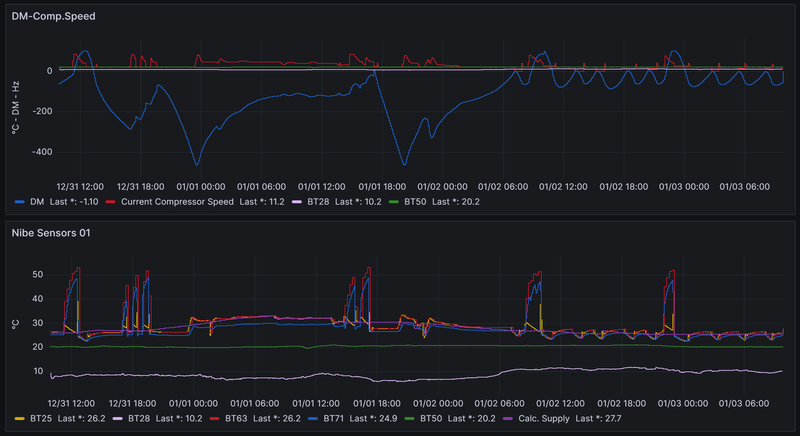
Geen idee of het er wat mee te maken heeft, maar ziet de grafiek van de compressorfrequentie er bij jou altijd zo uit? Dit is geen normaal beeld voor een WP.
Bij dit weer zou je lange constante runs op een lage frequentie (rond 30 of misschien 40 Hz) verwachten, en zeker geen pieken richting de 100 Hz.
Volgens mij (maar ik ben geen koelmiddelexpert) kan dichtvriezen van je WP bij een buitentemperatuur waarbij je dit niet verwacht een indicatie zijn van te weinig koelmiddel. Kortom, het lijkt me tijd om je installateur in te schakelen.
Net nogmaals heel goed in mijn WP gekeken en er zit echt een groot stuk ijs in... Heb er nu een kacheltje op gezet om het volledig te laten ontdooien. Daarna test ik het nogmaals mocht het dan weer mis gaan laat ik mijn installateur komen. Krijg bijna geen foto gemaakt helaas.
WP: NIBE S2125-12 - SMO-S40 / PV: SolarEdge 7200WP / Zeekr 7x AWD Privilege / Home Assistant / Easee Home / Gardena Smart
Dat er ijs in je WP zit is duidelijk, maar dat zou helemaal niet voor mogen komen, want de periodieke defrost hoort dat te voorkomen. Dat ie dat sinds deze week niet meer doet toont aan dat er iets veranderd is. Ik denk dus dat er iets mis is.mvrooij schreef op woensdag 20 december 2023 @ 11:29:
Nee nooit, altijd perfect totdat het gistere mis ging. Hij krijgt het niet ontdooid en ik weet nu ook waarom.
Net nogmaals heel goed in mijn WP gekeken en er zit echt een groot stuk ijs in... Heb er nu een kacheltje op gezet om het volledig te laten ontdooien. Daarna test ik het nogmaals mocht het dan weer mis gaan laat ik mijn installateur komen. Krijg bijna geen foto gemaakt helaas.
WP: ME PUHZ-SW75YAA + ERSD-VM2D + EV-WP-TWS-1W 300; AC: ME MXZ-2F42VF + 2x MSZ-LN25VGV; PV: 14.08 kWp O/W + SMA STP 8.0; Vent: Zehnder Q600 ERV + Ubbink AirExcellent.
Dat is wat ik hier ook verteld heb. Ik heb veranderd dat hij iedere nacht in stille modus gaat en niet hoger dan 35Hz mag draaien. Dat lijkt de fout zijn geweest. Hij draaide super, hij ging de nacht naar stille modus. Ochtend wilde hij weer volop gaan starten maar doordat hij de nacht geen defrosts gedaan heeft is er extreem veel ijs ontstaan lijkt. Moet dit kunnen? Eigenlijk niet lijkt me..Andrehj schreef op woensdag 20 december 2023 @ 11:37:
[...]
Dat er ijs in je WP zit is duidelijk, maar dat zou helemaal niet voor mogen komen, want de periodieke defrost hoort dat te voorkomen. Dat ie dat sinds deze week niet meer doet toont aan dat er iets veranderd is. Ik denk dus dat er iets mis is.
Maar ga nu eerst testen alles te ontdooien en hem weer op te starten anders komt mijn installateur langs.
WP: NIBE S2125-12 - SMO-S40 / PV: SolarEdge 7200WP / Zeekr 7x AWD Privilege / Home Assistant / Easee Home / Gardena Smart
Hehe.mvrooij schreef op woensdag 20 december 2023 @ 09:49:
[...]
Ik had al een keer gekozen voor Start handmatig ontdooien. Heb nu ook het vinkje gezet vaker ontdooien.
En edit: als die beperking van 35 Hz ook gehandhaafd wordt bij een defrost is knullig als dat zo is.
[ Voor 18% gewijzigd door Knowbody op 20-12-2023 13:51 ]
0599 BJ 2022, Nibe Split 12 kW, SMO S40. Getuned naar 56 Hz max, 20 lpm debiet verwarming en koeling, stille mode altijd aan.Hier verdwijnt de legionella aangroei dagelijks in het riool. 9000 Wp plat dak 10xNO, 10xZW, 5xZO
Yup dit is dus wel het geval. Ik heb de grafieken terug gekeken van afgelopen dagen sinds ik stille stand aan heb en geen 1x komt hij daarboven. Ook mijn stroomverbruik van de WP kwam niet boven 500/600 watt dus een Defrost heeft hij nooit meer gedaan in de nacht.Knowbody schreef op woensdag 20 december 2023 @ 13:48:
[...]
Hehe.
En edit: als die beperking van 35 Hz ook gehandhaafd wordt bij een defrost is knullig als dat zo is.
Ik zie dit wel als een fout/blunder. Het voelt als mijn eigen fout maar ik vind absurd dat het kan.
WP: NIBE S2125-12 - SMO-S40 / PV: SolarEdge 7200WP / Zeekr 7x AWD Privilege / Home Assistant / Easee Home / Gardena Smart
Mij viel eerder ook op dat mijn F2120 onrustiger draaide met stille stand, ook was s’morgens de huistemperatuur een graad gezakt en had hij de hele dag nodig de graadminuten weg te werken.mvrooij schreef op woensdag 20 december 2023 @ 11:39:
[...]
Dat is wat ik hier ook verteld heb. Ik heb veranderd dat hij iedere nacht in stille modus gaat en niet hoger dan 35Hz mag draaien. Dat lijkt de fout zijn geweest. Hij draaide super, hij ging de nacht naar stille modus. Ochtend wilde hij weer volop gaan starten maar doordat hij de nacht geen defrosts gedaan heeft is er extreem veel ijs ontstaan lijkt. Moet dit kunnen? Eigenlijk niet lijkt me..
Maar ga nu eerst testen alles te ontdooien en hem weer op te starten anders komt mijn installateur langs.
Heb dat ook uitgeschakeld.
Op de foto’s viel me op dat je WP erg laag bij de grond staat met veel bladeren, en dat de steunblokken onder de WP in de breedterichting liggen (bij mij voor-achter positie) waardoor naar mijn idee de luchtcirculatie beperkt wordt. Zou dat een rol kunnen spelen?
Bij mij geen enkele defrost sinds 10dec de buitentemperatuur weer wat hoger is
F2120-16 SMO-S40 ELK9 RMU-S40 RSV300X boiler UKV100 serieel-buffer Alleen Radiatoren PV9200Wp Oppervlak 200m2 600m3 bouwjaar 1992 sinds 2023 gasloos Energielabel A+
Ik heb werkelijk nooit problemen gehad, ook vorig jaar niet toen het erg hard vroor. Het werkt altijd op en top totdat ik dus de stille modus ben gaan inschakelen en zie nu dus tot mijn verbazing het grote lompe ijs blok in de WP.AnJaJoRe schreef op woensdag 20 december 2023 @ 13:55:
[...]
Mij viel eerder ook op dat mijn F2120 onrustiger draaide met stille stand, ook was s’morgens de huistemperatuur een graad gezakt en had hij de hele dag nodig de graadminuten weg te werken.
Heb dat ook uitgeschakeld.
Op de foto’s viel me op dat je WP er laag bij de grond staat met veel bladeren, en dat de steunblokken onder de WP in de breedterichting liggen (bij mij voor-achter positie) waardoor naar mijn idee de luchtcirculatie beperkt wordt. Zou dat een rol kunnen spelen?
Bij mij geen enkele defrost sinds 10dec de buitentemperatuur weer wat hoger is
Het is nu bijna allemaal gesmolten, kacheltje van 3000 watt staat er op.. Al mijn besparingen van de stillestand zijn weer weg hahaha
WP: NIBE S2125-12 - SMO-S40 / PV: SolarEdge 7200WP / Zeekr 7x AWD Privilege / Home Assistant / Easee Home / Gardena Smart
De functie mag alleen voor beperkte periodes worden ge-
bruikt, omdat de S2125 mogelijk niet het berekende vermo-
gen kan halen.
Misschien dat dit ook wel van invloed is op de defrosts.
3120WP Solax, 4825WP SolarEdge, Nibe S2125-8 met een VVMS320, 11,52 kWh Zendure 2400AC
Bij mij was de oplossing de unit eerst zelf te ontdooien.
Het leek er bij mij op dat er iets "dichtgevroren" was waardoor de ontdooicyclus niet goed ging.
Ik was het zo zat dat ik hem met een dakleer brander ontdooid heb, maar dat zou ik niemand aanraden.
Bij mij lijkt het trouwens door een combi van een paar zaken te komen.
Het gebeurd, voor zo ver ik na kan gaan (lastig bij 1x per jaar) na een SSW run waarbij op het einde geen defrost was. Dan een pauze, waarna CV begint.
Zodra de pauze tussen de runs in zit wordt de defrost timer gereset, met als gevolg dat het ijs in de tussentijd extra goed kan aanvriezen. Tenminste, zo lijkt het hier.
Tot nu toe heb ik dit 3 keer (1x per jaar) gehad..
[ Voor 41% gewijzigd door format5 op 20-12-2023 17:38 ]
30x SF175 NW - STP6000 Live PVoutput Nibe F2120-16 warmtepomp
Nou het probleem is volledig verholpen. Vanmiddag kacheltje er opgezet 2 uur lang zodat de gehele ijsblok wegwas. Daarna laten opstarten, alle fouten waren weg, defrosten ging weer goed en hij draait nu weer als een zonnetje.format5 schreef op woensdag 20 december 2023 @ 17:34:
Dit lijkt precies hetzelfde als wat ik een paar weken terug had.
Bij mij was de oplossing de unit eerst zelf te ontdooien.
Het leek er bij mij op dat er iets "dichtgevroren" was waardoor de ontdooicyclus niet goed ging.
Ik was het zo zat dat ik hem met een dakleer brander ontdooid heb, maar dat zou ik niemand aanraden.
Bij mij lijkt het trouwens door een combi van een paar zaken te komen.
Het gebeurd, voor zo ver ik na kan gaan (lastig bij 1x per jaar) na een SSW run waarbij op het einde geen defrost was. Dan een pauze, waarna CV begint.
Zodra de pauze tussen de runs in zit wordt de defrost timer gereset, met als gevolg dat het ijs in de tussentijd extra goed kan aanvriezen. Tenminste, zo lijkt het hier.
Tot nu toe heb ik dit 3 keer (1x per jaar) gehad..
Kort samengevat wat er dus misgaat:
1. Stille modus geactiveerd van snachts 00:00 tot de ochtend 07:00
2. Om 07:00 moet hij weer aan de bak maar waarschijnlijk heeft er steeds meer ijs opgebouwd omdat hij gewoon GEEN deforsts doet in stille modus.
3. Gisterochtend ging dit volledig mis blijkbaar waardoor de 10 deforsts om 07:00 die achter elkaar begonnen niet succesvol afgemaakt konden worden. Gisteren paar keer rustig laten resetten maar hij kwam er gewoon niet uit omdat het ijsblok te groot was.
4. Vandaag overgegaan naar de gehele WP uit, kacheltje erop zodat alles werkelijk 100% gesmolten en weg was. Daarna gestart en na paar keer succesvol te deforsten draait hij nu weer stabiel. Hij is nu rustig de graadminuten aan 't wegwerken en de tempraturen op orde aan 't brengen.
Conclusie: De S2125-12 doet GEEN defrosts in stille modus en daardoor is dit gezeik begonnen. Stille modus nu dus volledig uit en ik laat hem weer draaien zoals voorheen.
WP: NIBE S2125-12 - SMO-S40 / PV: SolarEdge 7200WP / Zeekr 7x AWD Privilege / Home Assistant / Easee Home / Gardena Smart
Ok, ik heb het misschien iets drastischer gedaan, maar toch.
Oorzaak was bij mij ook geen defrost waar het eigenlijk nodig was.
Oorzaak van uitblijven van defrost is bij jou dan wel weer iets anders.
30x SF175 NW - STP6000 Live PVoutput Nibe F2120-16 warmtepomp
0599 BJ 2022, Nibe Split 12 kW, SMO S40. Getuned naar 56 Hz max, 20 lpm debiet verwarming en koeling, stille mode altijd aan.Hier verdwijnt de legionella aangroei dagelijks in het riool. 9000 Wp plat dak 10xNO, 10xZW, 5xZO
Ik had stille modus actief met max HZ tot 35. Misschien zat daar het probleem?Knowbody schreef op woensdag 20 december 2023 @ 20:58:
Als je de stille modus zonder frequentiebereik instelt, gaat de fan naar standje 3 max. Klopt dat ? Dat zou mijn inziens geen problemen meer defrosts mogen geven.
Toch apart dat Nibe dan geen waarschuwing geeft dat dit problemen kan geven.
WP heeft de nacht weer heerlijk gedraaid zonder geen enkele defrost. Het weer is er natuurlijk nu ook top voor.
WP: NIBE S2125-12 - SMO-S40 / PV: SolarEdge 7200WP / Zeekr 7x AWD Privilege / Home Assistant / Easee Home / Gardena Smart
Uiteraard was die 35 Hz het probleem en Nibe zou dat best mogen herzien.mvrooij schreef op donderdag 21 december 2023 @ 08:45:
[...]
Ik had stille modus actief met max HZ tot 35. Misschien zat daar het probleem?
Toch apart dat Nibe dan geen waarschuwing geeft dat dit problemen kan geven.
WP heeft de nacht weer heerlijk gedraaid zonder geen enkele defrost. Het weer is er natuurlijk nu ook top voor.
0599 BJ 2022, Nibe Split 12 kW, SMO S40. Getuned naar 56 Hz max, 20 lpm debiet verwarming en koeling, stille mode altijd aan.Hier verdwijnt de legionella aangroei dagelijks in het riool. 9000 Wp plat dak 10xNO, 10xZW, 5xZO
Exact, hij kon en mocht niet hoger. Maar ze moeten hier gewoon een soort van waarschuwing opgeven, ik zou zelf verwachten dat hij of ervoor zorgt dat het geen probleem kan geven door alsnog te defrosten of in ieder geval een duidelijke melding maken van let hier mee op.Knowbody schreef op donderdag 21 december 2023 @ 11:59:
[...]
Uiteraard was die 35 Hz het probleem en Nibe zou dat best mogen herzien.
WP: NIBE S2125-12 - SMO-S40 / PV: SolarEdge 7200WP / Zeekr 7x AWD Privilege / Home Assistant / Easee Home / Gardena Smart
Ik zou zeggen laat de firmware van de buitenunit -bij defrosts- de beperking door customized settings overrulen.mvrooij schreef op donderdag 21 december 2023 @ 16:11:
[...]
Exact, hij kon en mocht niet hoger. Maar ze moeten hier gewoon een soort van waarschuwing opgeven, ik zou zelf verwachten dat hij of ervoor zorgt dat het geen probleem kan geven door alsnog te defrosten of in ieder geval een duidelijke melding maken van let hier mee op.
0599 BJ 2022, Nibe Split 12 kW, SMO S40. Getuned naar 56 Hz max, 20 lpm debiet verwarming en koeling, stille mode altijd aan.Hier verdwijnt de legionella aangroei dagelijks in het riool. 9000 Wp plat dak 10xNO, 10xZW, 5xZO
Hij draait nu ook niet meer dan 50hz. Eigenlijk constant 25Hz met af en toe een uitschieter naar 50Hz als er water moet worden gemaakt of als ie even wat moet inhalen. Buren ook weer blij.
Oh ja, na 10 december ook geen defrosts meer gezien.
Ook probeer ik het aantal kWh per dag inzichtelijk te maken, mbv een integrator in HA, maar dat lukt nog niet erg. Er komen waardes uit, maar of ze ook echt kloppen... je ziet wel dat het sinds begin december dus ook qua verbruik heel stabiel is, en lager dan dat het was. Als ik vergelijk wat mijn slimme meter aangeeft aan verbruik in kWh per dag dan komen deze waardes wel erg in de buurt. Al zit daar dan nog iets meer bij aan servers, tv, verlichting etc. maar het scheelt niet veel.
Als ik nu het idee heb dat het kWh grafiekje wel klopt (zijn dit uberhaupt realistische waardes voor het verbruik van een wp per dag?) dan ga ik eens kijken hoe ik de COP kan berekenen.
Nog steeds niets van Nibe vernomen.
![]() | ![]() |
[ Voor 17% gewijzigd door Borisvkr op 23-12-2023 10:03 ]
Ik kan niets meer uitlezen (app en web ook niet).
Gebeurt hier nu net nadat de installateur is langsgeweest, dus zou ook hier een probleempje kunnen zijn.
Nibe F2120-16 - SMO40
Myuplink is in de lucht. Maar dat is iets anders dan uplink.Kandidat schreef op zaterdag 23 december 2023 @ 10:55:
Zijn er meer mensen die nu een interne serverfout krijgen bij Nibe Uplink?
Ik kan niets meer uitlezen (app en web ook niet).
Gebeurt hier nu net nadat de installateur is langsgeweest, dus zou ook hier een probleempje kunnen zijn.
Kijk eens bij je verbindingslijn in de SMO.
0599 BJ 2022, Nibe Split 12 kW, SMO S40. Getuned naar 56 Hz max, 20 lpm debiet verwarming en koeling, stille mode altijd aan.Hier verdwijnt de legionella aangroei dagelijks in het riool. 9000 Wp plat dak 10xNO, 10xZW, 5xZO
Verbindingslijn gecheckt, nieuwe gevraagd in menu, maar die kan ik niet instellen want dan moet ik weer gegevens invoeren en daarbij krijg ik te lezen 'deze koppeling bestaat al'.
Of ik moet eerst alle gebruikers wissen, maar dat lijkt me nog even te rigoreus.
Ene moment krijg ik wel gegevens door, andere moment niet. Erg haperend.
Geen idee. Internet kabel gecheckt, die zit verder goed zo te zien. Ook ontkoppeld en weer eraan gedaan.
Nibe F2120-16 - SMO40
Mocht iemand dit ook hebben: probleem lijkt opgelost. Volgens Nibe support lag het aan verkeerd om geinstalleerde fasedraden (er moesten er 2 gewisseld - we hebben hier overigens een 3-fase systeem). Dan gaat het mis wanneer de bijverwarming aanspringt. Draden zijn gewisseld. Sindsdien geen probleem meer.Kandidat schreef op zondag 26 november 2023 @ 20:12:
Heeft iemand ervaring met dit alarm?
Hoge stroom compressor
Alarmnummer: 453
Permanente compressorstop door herhaaldelijke hoge stroom richting compressor. Schakel de voeding van het product uit, controleer hoofd- en groepszekeringen en start opnieuw op. Als alarm opnieuw optreedt, selecteert u de hulpstand en neemt u contact op met uw installateur.
Dit is nu enkele keren voorgekomen, het lijkt te gebeuren wanneer Smart Price Adaptation aanstaat. Vooral in de ochtend rond 5-6 uur (mogelijk een laag prijspunt), en het lijkt erop bij het schakelen tussen tapwater/verwarming. De 3-wegklep doet dan ook vreemd, schakelt terug halverwege het omschakelen. Graadminuten lopen dan ook hoog op (tot onder -400). SPA lijkt iets te doen met de -60 instelling van de graadminuten (mag meer worden in afwachting van lagere prijs? - op zich prima). Geen idee of dit aan SPA ligt, maar het komt niet voor wanneer SPA uit staat tot nog toe. Mogelijk ontstaat er intern een of ander conflict?
Nibe F2120-16 - SMO40
MyUplink is er inmiddels ook voor de F-serie. Ik heb deze sinds 3 weken actief……Kandidat schreef op zaterdag 23 december 2023 @ 13:36:
Ja Myuplink is voor S-series. F-serie hier, dus alleen Nibe Uplink.
Verbindingslijn gecheckt, nieuwe gevraagd in menu, maar die kan ik niet instellen want dan moet ik weer gegevens invoeren en daarbij krijg ik te lezen 'deze koppeling bestaat al'.
Of ik moet eerst alle gebruikers wissen, maar dat lijkt me nog even te rigoreus.
Ene moment krijg ik wel gegevens door, andere moment niet. Erg haperend.
Geen idee. Internet kabel gecheckt, die zit verder goed zo te zien. Ook ontkoppeld en weer eraan gedaan.
Dat wist ik niet.Mars2020 schreef op zaterdag 23 december 2023 @ 14:26:
[...]
MyUplink is er inmiddels ook voor de F-serie. Ik heb deze sinds 3 weken actief……
Kan dat met een SMO 40?
Of moet je dan een SMO S40 hebben?
Nibe F2120-16 - SMO40
:fill(white):strip_exif()/f/image/sc1ClkT19yPHBhORUSFuFp4k.png?f=user_large)
Nibe F2120-16 - SMO40
Nibe F2120-16 - SMO40
Ik heb een VVM320 en heb een mail gekregen van Nibe met een linkKandidat schreef op zaterdag 23 december 2023 @ 15:35:
Dit werkt zo te zien alleen met een SMO S40. - https://www.nibe.eu/downl...%20DEF%20-%2010022022.pdf
https://www.nibe.eu/nl-nl...-myuplink?HPModel=nibe-e9
Alleen inloggen was voldoende, de rest ging vanzelf. Het kan zijn dat de smo nog niet aan de beurt is.
Nibe F2120-16, VVM310 met SMO40, RMU40. 1 HW PiB
Ik heb geprobeerd om mijn SMO 40 met Myuplink te koppelen maar dat lukte niet.RISL schreef op zaterdag 23 december 2023 @ 18:53:
Hier een vvm310 met f2120-16. Zit sinds anderhalve maand op MyUplink, bevalt beter dan het oude Nibe Uplink.
niet via IP adress ook niet via serienr. en verbindingslijn
Melding: Apparaat niet herkend.
Kan het niet of doe ik iets niet goed?
Nibe F2040-8 SMO40. hybride met Atag A244C 7500Wp op Zuiden 2 x Huawei Sun 2000-3KTL-M1
myUplink is beschikbaar voor NIBE S-serie warmtepompen en/of warmtepompen
aangesloten op een S-serie regeling.
myUplink is te gebruiken in combinatie met de volgende NIBE producten:
NIBE S-serie lucht/water warmtepompen
(via gekoppelde regeling of binnenunit)
S2125, F2120, F2040, AMS20, AMS10
i.c.m. SMO S40 of VVM S320
Nibe F2040-8 SMO40. hybride met Atag A244C 7500Wp op Zuiden 2 x Huawei Sun 2000-3KTL-M1
Nibe F2120-16, VVM310 met SMO40, RMU40. 1 HW PiB
Ah. dan ligt het waarschijnlijk niet alleen aan mijn systeem.pbleijsw schreef op zaterdag 23 december 2023 @ 16:08:
Ik krijg in de Nibe Uplink ook een melding: fout 500 interne serverfout
[Afbeelding]
Nibe F2120-16 - SMO40
Wat is een beetje de range van 'normaal' verbruik van een wp?Borisvkr schreef op zaterdag 23 december 2023 @ 09:45:
Als ik nu het idee heb dat het kWh grafiekje wel klopt (zijn dit uberhaupt realistische waardes voor het verbruik van een wp per dag?)
Dat hangt af van het vermogen van jouw wp, warmteverlies vd woning en afgiftessysteem (vergelijk het met: wat verbruikt jou auto?)Borisvkr schreef op dinsdag 26 december 2023 @ 14:02:
Wat is een beetje de range van 'normaal' verbruik van een wp?
Bij een kleine wp (bv mijn f2040-6) bij mild weer <10kwh per dag en bij -8 is dat 40 kwh.
Ik ken ook voorbeelden van grote wp's (16 kW) die bij mild weer op 40kwh zitten en bij vorst op 160+.
Is er zoiets ook niet te zeggen over wp? Of bijv. dat "X" kWh per m3 woning bijv. goed is etc.?
Als dat niet is wat je zoekt, zoek dan eens op COP en SCOP.
Een COP van 4 tot 5 vinden we zuinig. Een COP van 2 onzuinig. COP1 is een elektrische straalkachel.
Het regelen tussen 0 en -60 is volgens het NIBE theorie boekje maar elk uur een start wil ik liever niet. Lijkt wel aan/uit ipv moduleren.... Zie plaatje hieronder voor een beeld
Heeft iemand een idee waarom dit gebeurt, en wat ik zou kunnen veranderen aan instellingen om dit te voorkomen?
:strip_exif()/f/image/6p4vSiTXQI7Q4n0JfTKGCSSO.jpg?f=fotoalbum_large)
0523 BJ 1994 | NIBE S1155-6PC | Alfen Eve Single Pro | SMA SB4000TL20 4230Wp Z | SE3680H 5920 Wp O/W | Zonneboiler 120l
Hij heeft lange tijd op de -460 GM gedraaid omdat de backup heater geblokkeerd was en hij het zonder ook wel redde (maar de stooklijn stond waarschijnlijk nog niet goed).theo66 schreef op vrijdag 29 december 2023 @ 14:46:
Ik heb sinds 16 november een NIBE S1155 in gebruik. Die doet het prima, alleen op twee momenten zag ik wat raars in de regeling. Hij draait hele lange runs, langer dan een dag. Op 23 december zag ik totaal 28 starts, dat is (van 16 nov tot 23 dec) minder dan 1 per dag. Toen ging de WP opeens elk uur stoppen/starten, en regelen op de graadminuten tussen 0 en -60, terwijl die anders rond de -450 blijft. Toen ik het zat was heb ik de WP een herstart gegeven en kwam het reguliere gedrag terug. Op 26 december gebeurde hetzelfde nog een keer. Toen heb ik afgewacht en ging het van zelf weer over.
Het regelen tussen 0 en -60 is volgens het NIBE theorie boekje maar elk uur een start wil ik liever niet. Lijkt wel aan/uit ipv moduleren.... Zie plaatje hieronder voor een beeld
Heeft iemand een idee waarom dit gebeurt, en wat ik zou kunnen veranderen aan instellingen om dit te voorkomen?
[Afbeelding]
Nu profiteert hij van minder warmteverlies door hogere buitentemperatuur en is je schil op temperatuur.
Het verlagen van de curve kan soelaas bieden maar een water water WP heeft het nu ook niet zwaar.
Elk uur een start is geen enkel thema.
0599 BJ 2022, Nibe Split 12 kW, SMO S40. Getuned naar 56 Hz max, 20 lpm debiet verwarming en koeling, stille mode altijd aan.Hier verdwijnt de legionella aangroei dagelijks in het riool. 9000 Wp plat dak 10xNO, 10xZW, 5xZO
En het werkt hartstikke mooi!G-addict schreef op donderdag 28 december 2023 @ 16:30:
De laatste upgrade voor 2023, een homewizard kWh meter ingebouwd in de warmtepomp. Een 1 fase meter, meet de buitenunit.
[Afbeelding]
:strip_exif()/f/image/nWPXOASqrQZhLA9dUs0Psmqz.jpg?f=fotoalbum_large)
@G-addict ondersteunt homewizzard standaard de Nibe protocollen over modbus?G-addict schreef op zaterdag 30 december 2023 @ 12:08:
[...]
En het werkt hartstikke mooi!
[Afbeelding]
Ik overweeg een kamstrup meter te platsen tussen twee reeds geplaatste 1"afsluiters (+ een derde voor de retourvoeler) en heb al een EM24 CarloGavazzi kWh meter in de 3fase leiding naar de warmtepomp.Nu nog een PzD oplossing voor het monitoren van beide modbus registers en laten zien in een eenvoudig scherm.
Niet meer en niet minder.
Nibe F2120-16, UKV300, SMOS40, RMU-S40, 10kWp, 15KVA / 30kWh Victron ESS
Homewizard doet helemaal niks met Nibe en/of modbus. Het is gewoon een kWh meter met wifi connectiviteit, ik heb gekozen voor een 1 fase meter omdat de warmtepomp in principe ook op 1 fase draait. De andere 2 fasen worden enkel gebruikt door de elektrische elementen.bioscrasher schreef op zaterdag 30 december 2023 @ 15:08:
[...]
@G-addict ondersteunt homewizzard standaard de Nibe protocollen over modbus?
Ik overweeg een kamstrup meter te platsen tussen twee reeds geplaatste 1"afsluiters (+ een derde voor de retourvoeler) en heb al een EM24 CarloGavazzi kWh meter in de 3fase leiding naar de warmtepomp.Nu nog een PzD oplossing voor het monitoren van beide modbus registers en laten zien in een eenvoudig scherm.
Niet meer en niet minder.
Ik heb voor mijn S2125-12 in de meterkast een 3 fase meter van Homewizard op de groep van de buitenunit zitten. Werkt perfect!G-addict schreef op zaterdag 30 december 2023 @ 15:23:
[...]
Homewizard doet helemaal niks met Nibe en/of modbus. Het is gewoon een kWh meter met wifi connectiviteit, ik heb gekozen voor een 1 fase meter omdat de warmtepomp in principe ook op 1 fase draait. De andere 2 fasen worden enkel gebruikt door de elektrische elementen.
WP: NIBE S2125-12 - SMO-S40 / PV: SolarEdge 7200WP / Zeekr 7x AWD Privilege / Home Assistant / Easee Home / Gardena Smart
@G-addict stom van me, dacht dat er meer kon hiermee.G-addict schreef op zaterdag 30 december 2023 @ 15:23:
[...]
Homewizard doet helemaal niks met Nibe en/of modbus. Het is gewoon een kWh meter met wifi connectiviteit, ik heb gekozen voor een 1 fase meter omdat de warmtepomp in principe ook op 1 fase draait. De andere 2 fasen worden enkel gebruikt door de elektrische elementen.
De COP in detail monitoren is nog een stapje verder....
Nibe F2120-16, UKV300, SMOS40, RMU-S40, 10kWp, 15KVA / 30kWh Victron ESS
Dank voor je snelle reactie. Ik probeer te doorgronden waarom de WP dit gedrag vertoond, ik kan het met de gegevens die ik heb en jouw antwoord nog niet goed plaatsen.Knowbody schreef op vrijdag 29 december 2023 @ 14:59:
[...]
Hij heeft lange tijd op de -460 GM gedraaid omdat de backup heater geblokkeerd was en hij het zonder ook wel redde (maar de stooklijn stond waarschijnlijk nog niet goed).
Nu profiteert hij van minder warmteverlies door hogere buitentemperatuur en is je schil op temperatuur.
Het verlagen van de curve kan soelaas bieden maar een water water WP heeft het nu ook niet zwaar.
Elk uur een start is geen enkel thema.
NIBE S1155-6PC;
De stooklijn staat op 5, verschuiving 0. Dat is ongewijzigd sinds in bedrijfstelling op 16 nov.
Vrijstaande woning 1994, gebouwd op RC=2,5; Glas in alle verwarmde ruimtes vervangen door HR++
Beneden vloerverwarming, boven radiatoren waarvan er twee aan staan in badkamer en kantoor met een Nibe SRV10 radiatorkraan die geen invloed hebben op de regeling.
De buitentemperatuur was op 24 december idd erg hoog, boven de 12 C.
Het elektrisch element is geblokkeerd op basis van buitentemperatuur, boven de -2 C (aangepast op 7 december, daarvoor was het elektragebruik veel te hoog)
Voor een compleet beeld nog een iets ander plaatje, met graadminuten en de compressor freq.
:strip_exif()/f/image/CkGIlpePURtlAKUxbZVFBZQh.jpg?f=fotoalbum_large)
Hij moduleert veelal tussen 20 en 60Hz. Alleen op twee momenten gaat-ie op een soort aan-uit per uur. Waarom dat verschil in regelgedrag, grootste deel van de tijd laag in de GM, alleen twee momenten schakelen tussen 0 en -60 GM? Of komt dat doordat op de laagste frequentie (20 Hz) de GM toch naar 0 lopen, hij dan uitschakelt en daarna gaat regelen tussen 0 en -60 GM?
Lagere stooklijn wil ik nu nog niet voor kiezen, ik vind een warme vloer ook wel aangenaam en dat is nu al wat minder dan bij de verwarming met CV ketel
Als ik er wat aan wil doen zit ik zelf te denken aan de instelling van de GM waarbij de compressor weer aan moet schakelen. Die staat nu op -60 GM en zou ik lager kunnen zetten naar -90 of -120 GM
0523 BJ 1994 | NIBE S1155-6PC | Alfen Eve Single Pro | SMA SB4000TL20 4230Wp Z | SE3680H 5920 Wp O/W | Zonneboiler 120l
Ik ga er nog even op studeren maar als je zoals ik kon zien de backup heater toch buitenspel hebt boven de -2 kun je eens proberen de relatieve graadminuten van deze BUH die op 400 staat op 100 te zetten, dat is het kleinste getal.theo66 schreef op zondag 31 december 2023 @ 13:12:
[...]
Dank voor je snelle reactie. Ik probeer te doorgronden waarom de WP dit gedrag vertoond, ik kan het met de gegevens die ik heb en jouw antwoord nog niet goed plaatsen.
NIBE S1155-6PC;
De stooklijn staat op 5, verschuiving 0. Dat is ongewijzigd sinds in bedrijfstelling op 16 nov.
Vrijstaande woning 1994, gebouwd op RC=2,5; Glas in alle verwarmde ruimtes vervangen door HR++
Beneden vloerverwarming, boven radiatoren waarvan er twee aan staan in badkamer en kantoor met een Nibe SRV10 radiatorkraan die geen invloed hebben op de regeling.
De buitentemperatuur was op 24 december idd erg hoog, boven de 12 C.
Het elektrisch element is geblokkeerd op basis van buitentemperatuur, boven de -2 C (aangepast op 7 december, daarvoor was het elektragebruik veel te hoog)
Voor een compleet beeld nog een iets ander plaatje, met graadminuten en de compressor freq.
[Afbeelding]
Hij moduleert veelal tussen 20 en 60Hz. Alleen op twee momenten gaat-ie op een soort aan-uit per uur. Waarom dat verschil in regelgedrag, grootste deel van de tijd laag in de GM, alleen twee momenten schakelen tussen 0 en -60 GM? Of komt dat doordat op de laagste frequentie (20 Hz) de GM toch naar 0 lopen, hij dan uitschakelt en daarna gaat regelen tussen 0 en -60 GM?
Lagere stooklijn wil ik nu nog niet voor kiezen, ik vind een warme vloer ook wel aangenaam en dat is nu al wat minder dan bij de verwarming met CV ketel
Als ik er wat aan wil doen zit ik zelf te denken aan de instelling van de GM waarbij de compressor weer aan moet schakelen. Die staat nu op -60 GM en zou ik lager kunnen zetten naar -90 of -120 GM
Proberen kan geen kwaad. Ik kan later wel uitleggen waarom.
Omdat je 2 radiatoren hebt zou ik zeggen laat de stooklijn maar zo staan, anders kon die ook wel naar 4.
Maar ik vermoed ook dat je een RMU ruimtevoeler hebt die de regeling mag beïnvloeden.
Wanneer verwarm je je warm water? Ik zou dat in de nacht doen, juist omdat je een grondbron hebt.
Wanneer op de laagste frequentie, bij jou 20 Hz, de graadminuten alsnog weggewerkt worden betekent dat dat het minimale vermogen van de S1155 hoger is dan op dat moment gevraagd wordt. Hij kan niet verder terug moduleren, dus zal moeten stoppen. Op zich prima natuurlijk, en dat is ook hoe Nibe regelt.
Als het goed is is je huis dan ook op de gewenste temperatuur.
PS een warme vloer kun je met een vlakkere stooklijn ook wel waarborgen, misschien wel veel beter, bij 27 graden aanvoer ligt ongeveer de grens van een voelbaar warme vloer. Dit hangt uiteraard ook af van je verdeler, als die nog een pomp heeft gaat ie mengen. Mooier is een pomploze verdeler.
[ Voor 14% gewijzigd door Knowbody op 31-12-2023 14:43 ]
0599 BJ 2022, Nibe Split 12 kW, SMO S40. Getuned naar 56 Hz max, 20 lpm debiet verwarming en koeling, stille mode altijd aan.Hier verdwijnt de legionella aangroei dagelijks in het riool. 9000 Wp plat dak 10xNO, 10xZW, 5xZO
Dank je.Knowbody schreef op zondag 31 december 2023 @ 14:13:
[...]
Maar ik vermoed ook dat je een RMU ruimtevoeler hebt die de regeling mag beïnvloeden.
Wanneer verwarm je je warm water? Ik zou dat in de nacht doen, juist omdat je een grondbron hebt.
Klopt inderdaad, RMU-S40 in de woonkamer die de regeling beïnvloed.
De boiler is een VPB-S300 en de warmtepomp staat op max 8kW. (geen freq. block)
De vloerverwarmingsverdeler is vervangen door een pomploze variant.
Boiler verwarmen heb ik nog niet op een specifieke tijd gezet, dat gebeurt nu nog op de afkoeling/laagste temperatuur. Wel mijn SolarEdge omvormer met modbus over TCP gekoppeld aan de warmtepomp. Legionella programma draait op zaterdagochtend vanaf 10:30u. Dat gaat dan vanaf maart op zonnestroom en dan is er een flinke bak warm water waarmee het gezin zaterdagmiddag kan douchen.
Ik heb ook de weerafhankelijke regeling nog niet aangezet en denk nog na over een dynamisch contract. Als je dat doet dan is 's nachts SWW opwarmen zeker interessant
Met je andere tips ga ik wat proberen. Dank!
[ Voor 3% gewijzigd door theo66 op 31-12-2023 15:31 ]
0523 BJ 1994 | NIBE S1155-6PC | Alfen Eve Single Pro | SMA SB4000TL20 4230Wp Z | SE3680H 5920 Wp O/W | Zonneboiler 120l
Het idee achter de nachtelijke SWW opwarmronde zit hem erin dat je dan een soort nachtverlaging kunt creëren.theo66 schreef op zondag 31 december 2023 @ 15:28:
[...]
Dank je.
Klopt inderdaad, RMU-S40 in de woonkamer die de regeling beïnvloed.
De boiler is een VPB-S300 en de warmtepomp staat op max 8kW. (geen freq. block)
De vloerverwarmingsverdeler is vervangen door een pomploze variant.
Boiler verwarmen heb ik nog niet op een specifieke tijd gezet, dat gebeurt nu nog op de afkoeling/laagste temperatuur. Wel mijn SolarEdge omvormer met modbus over TCP gekoppeld aan de warmtepomp. Legionella programma draait op zaterdagochtend vanaf 10:30u. Dat gaat dan vanaf maart op zonnestroom en dan is er een flinke bak warm water waarmee het gezin zaterdagmiddag kan douchen.
Ik heb ook de weerafhankelijke regeling nog niet aangezet en denk nog na over een dynamisch contract. Als je dat doet dan is 's nachts SWW opwarmen zeker interessant
Met je andere tips ga ik wat proberen. Dank!
(Zomers doe je het rond de middag op PV)
-gedurende bijvoorbeeld 4 nachtelijke uren kun je de stooklijn verlagen met 2 punten, daardoor is er na die 4 uur niet veel of zelfs geen achterstand in graadminuten te verwerken.
-in die 4 uur plan je de SWW run, daarbuiten blokkeer je SWW. Dat kan waarschijnlijk met 300 liter probleemloos. Eventueel pak je een iets hogere temperatuur.
-de driewegklep loopt dan maar 2 keer per dag om, eventueel een keer extra vanwege defrost, maar dat fenomeen heb jij niet ;-)
Het grote voordeel ervan is dat er in de nacht voldoende elektriciteit is, dat zie je aan de tarieven. Of je die nu wel of niet dynamisch hebt maakt niets uit, je helpt wel het systeem!
-de nachtelijke SWW run maakt dat de WP overdag niet onderbroken wordt in het verwarmen van de woning en hoeft de extra graadminuten dan ook niet weg te werken.
Je kunt nog proberen of je het fijn vindt de RMU temperatuur te negeren. Dan moet dat vinkje weg bij de instelling. Op de RMU heb je dan geen temperatuur als setpoint maar een getal om de stooklijn te verhogen of te verlagen. Dat vind ik de betere manier om uit te vinden of je stooklijn goed staat. Let wel, je kunt wel 5 keer denken van dit is de juiste, en dan blijkt dat toch niet zo te zijn. Een heel gepiel wat dat betreft.
Het kan ook zijn dat de RMU juist prima werkt, ook doordat je een bron hebt die wat constanter is. Dan laat je dat natuurlijk zo.
0599 BJ 2022, Nibe Split 12 kW, SMO S40. Getuned naar 56 Hz max, 20 lpm debiet verwarming en koeling, stille mode altijd aan.Hier verdwijnt de legionella aangroei dagelijks in het riool. 9000 Wp plat dak 10xNO, 10xZW, 5xZO
Wel potverdorie. Ik probeer al maanden om die graadminuten in beeld te krijgen en dat lukt me maar niet!theo66 schreef op vrijdag 29 december 2023 @ 14:46:
[…] Toen ging de WP opeens elk uur stoppen/starten, en regelen op de graadminuten tussen 0 en -60, terwijl die anders rond de -450 blijft.
[Afbeelding]
Ik heb een S1255, dus technisch gezien (in dit opzicht) identiek. Ik neem aan dat je met HA via modbus uitleest, maar welke parameter (welk nummer) gebruik jij o die graadminuten uit te lezen?
En heb je nog iets moeten doen om dat te activeren, om het aan te zetten of zo? Want ik heb echt van alles geprobeerd, maar parameter ‘adress 18’ geeft mij geen informatie. Die staat op ‘niet beschikbaar’.
Zou je me dat stukje van je configuration.yaml willen geven?
Of vertellen wat ik fout doen? Ik heb:
1
2
3
4
5
6
7
8
9
10
11
12
| - name: "Nibe Graadminuten Verwarming" device_class: temperature state_class: measurement # unit_of_measurement: '°C' address: 18 data_type: int16 input_type: input scale: 0.1 precision: 1 scan_interval: 10 # scan_interval: 60 lazy_error_count: 10 |
Verdraagzaamheid is het hoogste gebod
en wie dat niet eert die schoppen we rot.
<John O`Mill>
@theo66 Ik heb recentelijk iets vergelijkbaars gehad bij vrienden hier ‘om de hoek’. Die hebben 2 maand geleden een S1255 geïnstalleerd gekregen en daar sloeg de boel opeens ook op hol.Knowbody schreef op zondag 31 december 2023 @ 17:47:
[...]
Je kunt nog proberen of je het fijn vindt de RMU temperatuur te negeren. Dan moet dat vinkje weg bij de instelling. Op de RMU heb je dan geen temperatuur als setpoint maar een getal om de stooklijn te verhogen of te verlagen. Dat vind ik de betere manier om uit te vinden of je stooklijn goed staat. Let wel, je kunt wel 5 keer denken van dit is de juiste, en dan blijkt dat toch niet zo te zijn. Een heel gepiel wat dat betreft.
Het kan ook zijn dat de RMU juist prima werkt, ook doordat je een bron hebt die wat constanter is. Dan laat je dat natuurlijk zo.
Ook daar was een RMU S40 als kamerthermostaat in gebruik. Die hebben we eerst buiten werking gesteld (vinkje weg o ‘m als therostaat te gebruiken) maar dat mocht niet baten.
Daarna de hele S40 uit de programmering verwijderd zodat de hele installatie WAR (weersafhankelijk) draait en nu is het weer erg stabiel. De S40 komt er straks weer in, maar niet meer als kamerthermostaat.
Verdraagzaamheid is het hoogste gebod
en wie dat niet eert die schoppen we rot.
<John O`Mill>
@DIY hier gelukkig 12kWh bij mild weer en 30-32kWh bij 0 graden (40 bij -5 schat ik in).DIY schreef op dinsdag 26 december 2023 @ 14:44:
[...]
Dat hangt af van het vermogen van jouw wp, warmteverlies vd woning en afgiftessysteem (vergelijk het met: wat verbruikt jou auto?)
Bij een kleine wp (bv mijn f2040-6) bij mild weer <10kwh per dag en bij -8 is dat 40 kwh.
Ik ken ook voorbeelden van grote wp's (16 kW) die bij mild weer op 40kwh zitten en bij vorst op 160+.
Met een radiator systeem als afgufte kon het slechter.
Morgen ga ik een zelfgebouwde Radson33 radiatorventilator monteren.
14 fans van 120mm die amper hoorbaar toch een stevig briesje door de radiator heen blazen.
Ben benieuwd of ik de stooklijn dan een paar graden lager kan zetten; een COP van 3,5 zou ik mooi vinden bij 0 graden...
Nibe F2120-16, UKV300, SMOS40, RMU-S40, 10kWp, 15KVA / 30kWh Victron ESS
De cijfers voor december toegevoegd !helm71 schreef op vrijdag 1 december 2023 @ 09:43:
Voor wie het interessant vindt, ik heb voor mijn warmtepomp ervaringen, inclusief investeringen en maandelijkse resultaten een separaat topic gemaakt:
Mijn warmtepomp ervaringen: Nibe F2040-12 SMO40 RMU40
helm71 in "Mijn warmtepomp ervaringen: Nibe F2040-12 SMO40 RMU40"
Voor 2023 is de uitkomst nog wat gunstiger. Uiteraard door de 10 extra zonnepanelen die erbij gelegd zijn meer opwek en meer eigen verbruik. De zachte temperaturen spelen ook een rol.G-addict schreef op maandag 2 januari 2023 @ 10:12:
[...]
Over heel 2021 1735kWh afgelopen en 1381kWh teruggeleverd. Blijft er 354kWh over. [Afbeelding]
:strip_exif()/f/image/A7JV5mMPizbG0rvoCOY18Spp.jpg?f=fotoalbum_large)
Ik gebruik (nog) geen YAML maar de standaard HA integratie. Daar heb ik in de 1295 entiteiten gezocht en wat dingen aangezet die mij interessant lijken. Dus graadminuten en compressor frequentie is gelukt maar de temperatuur meting van de RMU S40 en de 2 SRV 10 heb ik nog niet gevonden.Hippe Lip schreef op zondag 31 december 2023 @ 23:45:
[...]
Wel potverdorie. Ik probeer al maanden om die graadminuten in beeld te krijgen en dat lukt me maar niet!
Ik heb een S1255, dus technisch gezien (in dit opzicht) identiek. Ik neem aan dat je met HA via modbus uitleest, maar welke parameter (welk nummer) gebruik jij o die graadminuten uit te lezen?
En heb je nog iets moeten doen om dat te activeren, om het aan te zetten of zo? Want ik heb echt van alles geprobeerd, maar parameter ‘adress 18’ geeft mij geen informatie. Die staat op ‘niet beschikbaar’.
Zou je me dat stukje van je configuration.yaml willen geven?
Of vertellen wat ik fout doen? Ik heb:
YAML:
1 2 3 4 5 6 7 8 9 10 11 12 - name: "Nibe Graadminuten Verwarming" device_class: temperature state_class: measurement # unit_of_measurement: '°C' address: 18 data_type: int16 input_type: input scale: 0.1 precision: 1 scan_interval: 10 # scan_interval: 60 lazy_error_count: 10
De entiteit heet daar number.degree_minutes_40012 maar ik kan dat niet relateren aan de documentatie van NIBE over de modbus parameters. Ik heb het vergeleken met de Brine in en Brine out en bt1 parameters
Naam in HA integratie
------------------------------------------------------
sensor.brine_in_BT10_300011 ( ID is 10 in documentatie en yaml code)
sensor.brine_out_BT11_30012 ( ID is 11 in documentatie en yaml code )
sensor.current_outdoor_temperature_bt1_30002 ( ID is 1 in documentatie)
Is dat dan een offset van 30001? En welke offset heeft dan iets in de 40000 range?
Kleine opmerking over de yaml code, je hebt het al uitgecomment maar "unit of measurement '°C' " is denk ik niet goed. Het is een berekend getal graad minuten, geen graden. Elders zie ik 'GM' als unit
0523 BJ 1994 | NIBE S1155-6PC | Alfen Eve Single Pro | SMA SB4000TL20 4230Wp Z | SE3680H 5920 Wp O/W | Zonneboiler 120l
Ik ben wel van plan over te stappen naar volledig WAR, maar kan dat vinkje niet uitzetten, wordt niet toegestaan door de WP. En de hele RMU S40 er uit gooien en opnieuw aanmelden ging me nu nog net te ver.Hippe Lip schreef op zondag 31 december 2023 @ 23:58:
[...]
@theo66 Ik heb recentelijk iets vergelijkbaars gehad bij vrienden hier ‘om de hoek’. Die hebben 2 maand geleden een S1255 geïnstalleerd gekregen en daar sloeg de boel opeens ook op hol.
Ook daar was een RMU S40 als kamerthermostaat in gebruik. Die hebben we eerst buiten werking gesteld (vinkje weg o ‘m als therostaat te gebruiken) maar dat mocht niet baten.
Daarna de hele S40 uit de programmering verwijderd zodat de hele installatie WAR (weersafhankelijk) draait en nu is het weer erg stabiel. De S40 komt er straks weer in, maar niet meer als kamerthermostaat.
Bovendien, bij koelen wil ik wel dat de luchtvochtigheid meting van de RMU mee blijft doen. Kan je dat onderscheid maken?
Nog veel te puzzelen dus
0523 BJ 1994 | NIBE S1155-6PC | Alfen Eve Single Pro | SMA SB4000TL20 4230Wp Z | SE3680H 5920 Wp O/W | Zonneboiler 120l
Ja hoor je kunt het onderscheid maken om de RMU wel of niet te gebruiken voor verwarming en wel of niet voor koeling.theo66 schreef op maandag 1 januari 2024 @ 15:27:
[...]
Ik ben wel van plan over te stappen naar volledig WAR, maar kan dat vinkje niet uitzetten, wordt niet toegestaan door de WP. En de hele RMU S40 er uit gooien en opnieuw aanmelden ging me nu nog net te ver.
Bovendien, bij koelen wil ik wel dat de luchtvochtigheid meting van de RMU mee blijft doen. Kan je dat onderscheid maken?
Nog veel te puzzelen dus
Ik gebruik hem niet, en kan wel de vochtigheid aflezen.
Voor koeling kun je het ook wel gebruiken incl. vochtigheid, terwijl je dus verwarming puur op de curve kunt doen. Veel deed dat koelen op setpoint bij mij niet maar het lukt ook niet om de ruimte in de zomer op 21 of 22 te houden. Dat wordt eerder 24. Tenzij je screens oid hebt.
[ Voor 6% gewijzigd door Knowbody op 01-01-2024 17:25 ]
0599 BJ 2022, Nibe Split 12 kW, SMO S40. Getuned naar 56 Hz max, 20 lpm debiet verwarming en koeling, stille mode altijd aan.Hier verdwijnt de legionella aangroei dagelijks in het riool. 9000 Wp plat dak 10xNO, 10xZW, 5xZO
@theo66theo66 schreef op maandag 1 januari 2024 @ 15:24:
[...]
Ik gebruik (nog) geen YAML maar de standaard HA integratie. Daar heb ik in de 1295 entiteiten gezocht en wat dingen aangezet die mij interessant lijken. Dus graadminuten en compressor frequentie is gelukt maar de temperatuur meting van de RMU S40 en de 2 SRV 10 heb ik nog niet gevonden.
De entiteit heet daar number.degree_minutes_40012 maar ik kan dat niet relateren aan de documentatie van NIBE over de modbus parameters. Ik heb het vergeleken met de Brine in en Brine out en bt1 parameters
Dank! Die integratie had ik er ook al in zitten, maar ik had er niet aan gedacht om langs die weg de graadminuten uit te lezen. Dat is nu wel gelukt.
Ik wil dan toch eens door die source code spitten om uit te vinden welke waarde ze nu uitlezen, want uiteindelijk doet die integratie precies hetzelfde als ik zelf als ik via modbus dingen uitlees.
Ja, ik gebruik daarvan de modbusversies (10, 11 en zo).Naam in HA integratie
------------------------------------------------------
sensor.brine_in_BT10_300011 ( ID is 10 in documentatie en yaml code)
sensor.brine_out_BT11_30012 ( ID is 11 in documentatie en yaml code )
sensor.current_outdoor_temperature_bt1_30002 ( ID is 1 in documentatie)
Leuke tip: zet de buitentemperatuur en ‘bron in’ eens bij elkaar in een grafiek met looptijd van 7 dagen of zo. Mij viel op dat de brontemperatuur mee op en neer gaat (meerdere graden!) met de buitentemperatuur, terwijl mijn bron toch echt 160 meter diep is. Ra ra hoe kan dat???
Geen idee hoe die integratie werkt. Daar wil ik dus wel eens in duiken, want dat is ongetwijfeld erg leerzaam.Is dat dan een offset van 30001? En welke offset heeft dan iets in de 40000 range?
Klopt. Die regel staat er omdat ik zulke blokken code steeds kopieer en plak en dan een waarde aanpas om een andere parameter uit te lezen (een goed technicus is lui, was een van de eerste lessen op de MTS destijdsKleine opmerking over de yaml code, je hebt het al uitgecomment maar "unit of measurement '°C' " is denk ik niet goed. Het is een berekend getal graad minuten, geen graden. Elders zie ik 'GM' als unit
En hoe je die RMU S40 uit kunt lezen weet ik nog niet.
Dat wordt dus de volgende puzzel.
[ Voor 6% gewijzigd door Hippe Lip op 02-01-2024 01:25 ]
Verdraagzaamheid is het hoogste gebod
en wie dat niet eert die schoppen we rot.
<John O`Mill>
- Zodra ik het SWW schema uitschakel zijn de GMs all over the place en loopt de calculated supply temp aardig op.
- SWW runs zijn, zoals verwacht, onregelmatig.
/f/image/BWtIw7ufyzqnIF4OaJw5u99H.png?f=fotoalbum_large)
Zojuist ook laatste update 2.24.5 toegepast op de SMO S40, geen issues na installatie so far.
Qua COP/SCOP onderstaande.
/f/image/GQ1H7XOjPyf57uLBxzW6uqtb.png?f=fotoalbum_large)
Stippelijn in mijn berekende waarde opbasis van Homewizard en correctie geproduceerde output, de volle lijn (groen) degene op basis van SMO S40 waardes. Gele lijn is SCOP van beide waardes.
[ Voor 30% gewijzigd door martius op 03-01-2024 10:07 ]
NIBE: S2125-12 | SMO S40 | RSV-300X | UKV100 | ELK9 | PV: 4000kWh/pj | GASLOOS | VLOERVERWARMING 60m2 + 6 RADIATOREN | HUISBJ: 2004
Interessant, deze is nog niet beschikbaar op de VVM S320 hier.martius schreef op woensdag 3 januari 2024 @ 09:57:
Zojuist ook laatste update 2.24.5 toegepast op de SMO S40, geen issues na installatie so far.
Blijkbaar vond Nibe die release heel belangrijk, want er is maar 1 wijziging gedaan.martius schreef op woensdag 3 januari 2024 @ 09:57:
Zojuist ook laatste update 2.24.5 toegepast op de SMO S40, geen issues na installatie so far.
Version: 2.24.5
Release date: 2024-01-02
CHANGES
• Fixed issue with “Power at DOT “ calculation that could cause the heat medium circulation pump to run at insufficient speed
0599 BJ 2022, Nibe Split 12 kW, SMO S40. Getuned naar 56 Hz max, 20 lpm debiet verwarming en koeling, stille mode altijd aan.Hier verdwijnt de legionella aangroei dagelijks in het riool. 9000 Wp plat dak 10xNO, 10xZW, 5xZO
Resultaat: onmerkbaar.
Iemand een idee waar ik de settings / actie voor deze schakelaar kan aanpassen?
Ga ook even spelen met de rmu want ik heb niet het idee dat het systeem daarnaar luistert maar zeker ben ik daar niet van...
Nibe F2120-16, UKV300, SMOS40, RMU-S40, 10kWp, 15KVA / 30kWh Victron ESS
Ik heb de nieuwe update nog niet gedaan, doe ik vanavond even.Dinjesk schreef op donderdag 4 januari 2024 @ 08:35:
Hier ook de 2.24.5 update gedaan.
In deze update de weerregeling bij mij nog niet gefixed.
[Afbeelding]
Nog meer mensen die dit hebben?
Maar jou probleem heb ik niet, ik zie netjes de weersverwachting.
WP: NIBE S2125-12 - SMO-S40 / PV: SolarEdge 7200WP / Zeekr 7x AWD Privilege / Home Assistant / Easee Home / Gardena Smart
Probleem is bij mij begonnen bij de vorige update Nadat ik een paar dagen de weerregeling uitgezet had om wat te vergelijken. Toen ik hem weer aanzette had ik dit.mvrooij schreef op donderdag 4 januari 2024 @ 08:44:
[...]
Ik heb de nieuwe update nog niet gedaan, doe ik vanavond even.
Maar jou probleem heb ik niet, ik zie netjes de weersverwachting.
Contact via de mail gehad met nibe. deze zeiden het volgende:
MyUplink Support#22 commented:
Bedankt voor het doorgeven.
Een melding naar de ontwikkelaars is gestuurd. Er heerst momenteel een langere weergave-bug. Hopelijk weer verholpen met een volgende update.
Als hij bij jou nog wel werkt dan lekker afblijven is mij tip😉😉
[ Voor 5% gewijzigd door Dinjesk op 04-01-2024 09:03 ]
Nu probeer ik de binnenunit via LAN te koppelen met myuplink, maar krijg dat niet voor elkaar. Hetzelfde serienummer en verificatienummer krijg ik wel gekoppeld in myupway.
Is deze unit niet geschikt voor de eerdergenoemde? Mis ik hierin bepaalde functionaliteit? Nibe praat op zijn website enkel over 'uplink' versus 'myuplink' maar zwijgt over 'myupway'.
Myuplink is een systeem van derden, en werkt met de S-series. Ik heb de indruk dat andere systeem er ook naartoe worden gemigreerd naar je zult het (eerst) moeten doen met uplink.MoiZie schreef op donderdag 4 januari 2024 @ 09:22:
Warmtepompen goed inregelen is nieuw voor mij, maar ik wil er graag wat van leren. Momenteel ben ik van het niveau dat ik weet dat er iets bestaat als graadminuten, maar dat ik nog geen idee heb wat het inhoudt. Wij hebben thuis een Metroair L6 met SHB10 geinstalleerd staan, bij oplevering van ons nieuwbouw huis vorig jaar. Hier wil ik dus gaan kijken of hij vanaf de bouw goed ingesteld staat.
Nu probeer ik de binnenunit via LAN te koppelen met myuplink, maar krijg dat niet voor elkaar. Hetzelfde serienummer en verificatienummer krijg ik wel gekoppeld in myupway.
Is deze unit niet geschikt voor de eerdergenoemde? Mis ik hierin bepaalde functionaliteit? Nibe praat op zijn website enkel over 'uplink' versus 'myuplink' maar zwijgt over 'myupway'.
Als je SHB wel een IP adres krijgt moet je verder kunnen, als de DNS goed staat (ip adres vd router) of je zet DNS handmatig op 8.8.8.8
0599 BJ 2022, Nibe Split 12 kW, SMO S40. Getuned naar 56 Hz max, 20 lpm debiet verwarming en koeling, stille mode altijd aan.Hier verdwijnt de legionella aangroei dagelijks in het riool. 9000 Wp plat dak 10xNO, 10xZW, 5xZO
:fill(white):strip_exif()/f/image/LIUBeiMdMDjY7cedxz1rRdsR.png?f=user_large)
1
2
3
4
5
6
7
8
9
10
11
12
13
14
15
16
17
18
19
20
21
22
23
24
25
26
27
28
| - sensor: - name: "Nibe S1155 COP Total" unique_id: "nibe_s1155_cop_energy" unit_of_measurement: "" state: > {% set nibe_s1155_out_energy_cop = states('sensor.nibe_s1155_out_energy_heating') | float + states('sensor.nibe_s1155_out_energy_hot_water') | float %} {% set nibe_s1155_in_energy_cop = states('sensor.nibe_s1155_in_energy_heating') | float + states('sensor.nibe_s1155_in_energy_hot_water') | float %} {{ (nibe_s1155_out_energy_cop / nibe_s1155_in_energy_cop) | float | round(2) }} - sensor: - name: "Nibe S1155 COP Heating" unique_id: "nibe_s1155_cop_energy_heating" unit_of_measurement: "" state: > {% set nibe_s1155_out_heating = states('sensor.nibe_s1155_out_energy_heating') | float %} {% set nibe_s1155_in_heating = states('sensor.nibe_s1155_in_energy_heating') | float %} {{ (nibe_s1155_out_heating / nibe_s1155_in_heating) | float | round(2) }} - sensor: - name: "Nibe S1155 COP Hot water" unique_id: "nibe_s1155_cop_energy_hot_water" unit_of_measurement: "" state: > {% set nibe_s1155_out_hot_water = states('sensor.nibe_s1155_out_energy_hot_water') | float %} {% set nibe_s1155_in_hot_water = states('sensor.nibe_s1155_in_energy_hot_water') | float %} {{ (nibe_s1155_out_hot_water / nibe_s1155_in_hot_water) | float | round(2) }} |
[ Voor 5% gewijzigd door DJR op 05-01-2024 08:55 ]
Ik denk dat je een template sensor wil gebruiken. Kijk even naar: https://www.home-assistan...mbers-selects-and-sensorsDJR schreef op donderdag 4 januari 2024 @ 16:37:
Ik probeer voor mijn Nibe S1155-12 de COP in Home Assistant weer te geven. Ik heb de volgende YAML code hiervoor gekopieerd van de HA community. Ik krijg helaas de grafiek niet aan de praat omdat de sensors niet herkent worden. Lijkt me een kleinigheid maar ik vind de oplossing niet. Misschien jullie wel?
[Afbeelding]
- sensor:
- name: "Nibe S1155 COP Total"
unique_id: "nibe_s1155_cop_energy"
unit_of_measurement: ""
state: >
{% set nibe_s1155_out_energy_cop = states('sensor.nibe_s1155_out_energy_heating') | float + states('sensor.nibe_s1155_out_energy_hot_water') | float %}
{% set nibe_s1155_in_energy_cop = states('sensor.nibe_s1155_in_energy_heating') | float + states('sensor.nibe_s1155_in_energy_hot_water') | float %}
{{ (nibe_s1155_out_energy_cop / nibe_s1155_in_energy_cop) | float | round(2) }}
- sensor:
- name: "Nibe S1155 COP Heating"
unique_id: "nibe_s1155_cop_energy_heating"
unit_of_measurement: ""
state: >
{% set nibe_s1155_out_heating = states('sensor.nibe_s1155_out_energy_heating') | float %}
{% set nibe_s1155_in_heating = states('sensor.nibe_s1155_in_energy_heating') | float %}
{{ (nibe_s1155_out_heating / nibe_s1155_in_heating) | float | round(2) }}
- sensor:
- name: "Nibe S1155 COP Hot water"
unique_id: "nibe_s1155_cop_energy_hot_water"
unit_of_measurement: ""
state: >
{% set nibe_s1155_out_hot_water = states('sensor.nibe_s1155_out_energy_hot_water') | float %}
{% set nibe_s1155_in_hot_water = states('sensor.nibe_s1155_in_energy_hot_water') | float %}
{{ (nibe_s1155_out_hot_water / nibe_s1155_in_hot_water) | float | round(2) }}
hier is een voorbeeld van mijn COP sensors:
1
2
3
4
5
6
7
8
9
10
11
| - platform: template sensors: nibe_cop_heat: friendly_name: "COP for heating" value_template: "{{ states('sensor.nibe_vvm_s320_r_em_3x400v_nl_energy_measurements_energy_log_energy_produced_for_heat_during_current_hour')|float / (states('sensor.nibe_vvm_s320_r_em_3x400v_nl_energy_measurements_energy_log_energy_used_for_heat_during_current_hour')|float + states('sensor.nibe_vvm_s320_r_em_3x400v_nl_energy_measurements_energy_log_energy_used_by_additional_heater_for_heat_during_current_hour')|float) }}" nibe_cop_hot_water: friendly_name: "COP for hot water" value_template: "{{ states('sensor.nibe_vvm_s320_r_em_3x400v_nl_energy_measurements_energy_log_energy_produced_for_hot_water_during_current_hour')|float / (states('sensor.nibe_vvm_s320_r_em_3x400v_nl_energy_measurements_energy_log_energy_used_for_hot_water_during_current_hour')|float + states('sensor.nibe_vvm_s320_r_em_3x400v_nl_energy_measurements_energy_log_energy_used_by_additional_heater_for_hot_water_during_current_hour')|float) }}" nibe_cop_cooling: friendly_name: "COP for cooling" value_template: "{{ states('sensor.nibe_vvm_s320_r_em_3x400v_nl_energy_measurements_energy_log_energy_produced_for_cooling_during_current_hour')|float / states('sensor.nibe_vvm_s320_r_em_3x400v_nl_energy_measurements_energy_log_energy_used_for_cooling_during_current_hour')|float }}" |
[ Voor 24% gewijzigd door rusman op 04-01-2024 17:07 . Reden: Code example ]
Het valt mij op dat als de wp bezig is met het verwarmen van het huis, dat de laadpomp GP1 volgens myUplink dan altijd draait op 100% snelheid. De tweede waterpomp (GP6) is dan uit. Als de warmtepomp bezig is met SWW verwarmen dan draait de pomp een stuk minder hard.
De flow door het systeem is bij verwarmen van het huis ca. 19-20 l/m (met een klein verschil geven zowel de waterpomp als de flow meter in de S320 dat aan). De pompdruk is volgens myUplink 8,5 bar en statuscode is 70 (iemand enig idee wat de statuscodes zijn en wat ze betekenen?). Het stroomverbruik van de S320 schommelt dan steeds ergens tussen de 70-85 watt (en dit vermogen zal voornamelijk naar de waterpomp gaan lijkt me). Het verbruik van de binnenunit is ca. 1,6 kWh per dag.
Volgens de handleiding van de S2125 moet het systeem voor het ontdooien een minimaal debiet hebben van 0,32 l/s bij 100% pompsnelheid. Dat is dus 19,2 l/m. Daar voldoet het systeem dus wel net aan.
Ik vroeg me af wat de ervaringen van anderen zijn. Draait bij jullie de waterpomp ook altijd op 100% bij verwarmen van het huis? Ergens voelt het alsof de waterpomp erg veel moeite moet doen om het water rondgepompt te krijgen en daardoor het stroomverbruik ook hoger is dan nodig. Of is dit gewoon normaal?
Een korte beschrijving van de installatie:
De leidingen tussen S2125 en S320 zijn 35x1,5mm RVS.
In de S320 is alles volgens mij 22mm koper (wat ik wel opmerkelijk vind, omdat de minimaal aanbevolen diameter volgens de handleiding van de S2125 28mm is).
De verwarmingsbuizen vanaf de S320 zijn het eerste stuk 28x1,2mm koper en dat splitst zich dan naar 2 keer 32x3mm kunststof (1x vloerverwarming beneden en 1x radiatoren boven).
De benedenverdieping heeft vloerverwarming bestaande uit 10 groepen aangesloten via een open pomploze verdeler. De leidingen in de vloer zijn 14x2mm, en de groepen zijn gemiddeld 61m lang (kortste 53m, langste 78m). De groepen staan nagenoeg vol open.
In de gezamenlijke retour terug naar de S320 zit een buffer van 50 liter in serie om aan het minimaal aanbevolen watervolume van 120l te komen.
Is er nog ergens geknepen in die verdeler ? Een inbus in de retour?
Laat het ombouwen naar gesloten (ik zeg liever pomploze) verdeler dan ben je een hoop rotzooi kwijt die de flow benadeelt.
Voor SWW hoeft de pomp niet hard te werken. Dat circuit is een grote pijp spiraal door een vat over een korte afstand.
25 mm of 28 mm over een paar meter gaat ook niet veel verschil maken. Het advies betreft minimale diameters is ook omdat men nooit de lengte vh systeem kan weten.
[ Voor 89% gewijzigd door Knowbody op 04-01-2024 20:39 ]
0599 BJ 2022, Nibe Split 12 kW, SMO S40. Getuned naar 56 Hz max, 20 lpm debiet verwarming en koeling, stille mode altijd aan.Hier verdwijnt de legionella aangroei dagelijks in het riool. 9000 Wp plat dak 10xNO, 10xZW, 5xZO
Goedzo...marcgk schreef op donderdag 4 januari 2024 @ 22:03:
Ik was in de veronderstelling dat een verdeler zonder eigen pomp een open verdeler heet. Dat heb ik dan blijkbaar niet goed. In mijn geval heb ik dus al een verdeler zonder eigen pomp.
Vandaar pomploos. Dat is duidelijker. De definitie gesloten/open wordt regelmatig verkeerd gebruikt.
0599 BJ 2022, Nibe Split 12 kW, SMO S40. Getuned naar 56 Hz max, 20 lpm debiet verwarming en koeling, stille mode altijd aan.Hier verdwijnt de legionella aangroei dagelijks in het riool. 9000 Wp plat dak 10xNO, 10xZW, 5xZO
@DJRDJR schreef op donderdag 4 januari 2024 @ 16:37:
[…]
- sensor:
- name: "Nibe S1155 COP Total"
unique_id: "nibe_s1155_cop_energy"
unit_of_measurement: ""
state: >
{% set nibe_s1155_out_energy_cop = states('sensor.nibe_s1155_out_energy_heating') | float + states('sensor.nibe_s1155_out_energy_hot_water') | float %}
{% set nibe_s1155_in_energy_cop = states('sensor.nibe_s1155_in_energy_heating') | float + states('sensor.nibe_s1155_in_energy_hot_water') | float %}
{{ (nibe_s1155_out_energy_cop / nibe_s1155_in_energy_cop) | float | round(2) }}
- sensor:
- name: "Nibe S1155 COP Heating"
unique_id: "nibe_s1155_cop_energy_heating"
unit_of_measurement: ""
state: >
{% set nibe_s1155_out_heating = states('sensor.nibe_s1155_out_energy_heating') | float %}
{% set nibe_s1155_in_heating = states('sensor.nibe_s1155_in_energy_heating') | float %}
{{ (nibe_s1155_out_heating / nibe_s1155_in_heating) | float | round(2) }}
- sensor:
- name: "Nibe S1155 COP Hot water"
unique_id: "nibe_s1155_cop_energy_hot_water"
unit_of_measurement: ""
state: >
{% set nibe_s1155_out_hot_water = states('sensor.nibe_s1155_out_energy_hot_water') | float %}
{% set nibe_s1155_in_hot_water = states('sensor.nibe_s1155_in_energy_hot_water') | float %}
{{ (nibe_s1155_out_hot_water / nibe_s1155_in_hot_water) | float | round(2) }}
Wil je alsjeblieft je code voortaan tussen [code=yaml] en [/code] zetten zodat die leesbaar is? Nu kunnen we geen fouten zoeken omdat onder andere de inspringingen niet te lezen zijn, om maar één van de belangrijke issues te noemen.
Dus zoiets:
1
2
3
4
5
6
| - sensor: - name: "Nibe S1155 COP Total" unique_id: "nibe_s1155_cop_energy" unit_of_measurement: "" state: > {% set nibe_s1155_out_energy_cop = states('sensor.nibe_s1155_out_energy_heating') | float + states('sensor.nibe_s1155_out_energy_hot_water') | float %} |
Als je nog even teruggaat naar die post van je, dan kun je dat er nog omheen zetten door de functie ‘wijzig’ te gebruiken.
Dat geeft wat meer kans op een inhoudelijke reactie, want nu is het niet te lezen.
[ Voor 4% gewijzigd door Hippe Lip op 04-01-2024 22:55 ]
Verdraagzaamheid is het hoogste gebod
en wie dat niet eert die schoppen we rot.
<John O`Mill>
Waarom krijg ik dan zulke grafieken te zien? Waarom stop-ie de ene keer wel rond de nul en dendert die de andere keer door tot de 100 (of zelfs verder maar kan de counter dat niet aan)?
:strip_exif()/f/image/8e9scfsvG6UwNF7A3fkAiKLz.jpg?f=fotoalbum_large)
Verdraagzaamheid is het hoogste gebod
en wie dat niet eert die schoppen we rot.
<John O`Mill>
Dank voor de guidance, ik heb het aangepast.Hippe Lip schreef op donderdag 4 januari 2024 @ 22:53:
[...]
@DJR
Wil je alsjeblieft je code voortaan tussen [code=yaml] en [/code] zetten zodat die leesbaar is? Nu kunnen we geen fouten zoeken omdat onder andere de inspringingen niet te lezen zijn, om maar één van de belangrijke issues te noemen.
Dus zoiets:
YAML:
1 2 3 4 5 6 - sensor: - name: "Nibe S1155 COP Total" unique_id: "nibe_s1155_cop_energy" unit_of_measurement: "" state: > {% set nibe_s1155_out_energy_cop = states('sensor.nibe_s1155_out_energy_heating') | float + states('sensor.nibe_s1155_out_energy_hot_water') | float %}
Als je nog even teruggaat naar die post van je, dan kun je dat er nog omheen zetten door de functie ‘wijzig’ te gebruiken.
Dat geeft wat meer kans op een inhoudelijke reactie, want nu is het niet te lezen.
Ik vermoed dat ik de code niet in de configuration.yaml moet plaatsen maar in een template. Begrijp ik dat goed? Home Assistant is een geweldige tool maar ik ben nog wel lerende.
Ook ikke ben lerende, dus hierover kan ik je niet heel veel vertellen.DJR schreef op vrijdag 5 januari 2024 @ 08:58:
[...]
Dank voor de guidance, ik heb het aangepast.
Ik vermoed dat ik de code niet in de configuration.yaml moet plaatsen maar in een template. Begrijp ik dat goed? Home Assistant is een geweldige tool maar ik ben nog wel lerende.
Wel weet ik dat je automations zowel in automations.yaml kan zetten als in configuration.yaml, al is de indentation dan net weer anders.
Lekker verwarrend, voor als je niet thuis bent in al die details…
Verdraagzaamheid is het hoogste gebod
en wie dat niet eert die schoppen we rot.
<John O`Mill>
Heb je modbus aan staan op je Nibe?
En heb je in je configuration.yaml ook die modbusverbinding geïnstalleerd?
Hier een stukje hoe het bij mij zit. Ik heb een S1255, dus in dit opzicht identiek.
1
2
3
4
5
6
7
8
9
10
11
12
13
14
15
16
17
18
19
20
21
22
23
24
25
26
27
28
29
30
31
32
33
34
35
36
37
38
39
40
41
42
43
44
45
46
47
48
49
| ###################################### ## MODBUS-verbinding met warmtepomp ## ###################################### # modbus: - name: "Nibe" type: tcp host: 192.168.2.105 port: 502 delay: 0 message_wait_milliseconds: 30 timeout: 5 retries: 3 sensors: - name: "Nibe Buitentemperatuur (BT1)" device_class: temperature state_class: measurement unit_of_measurement: '°C' address: 1 input_type: input # andere mogelijkheid: holding. MAAR WAT IS DAT??? scale: 0.1 precision: 1 # Number of valid decimals scan_interval: 10 lazy_error_count: 10 # hoe vaak mag de waarde niet-beschikbaar zijn - name: "Nibe Aanvoer (BT2)" device_class: temperature state_class: measurement unit_of_measurement: '°C' address: 5 input_type: input scale: 0.1 precision: 1 scan_interval: 10 lazy_error_count: 10 - name: "Nibe Retour (BT3)" device_class: temperature state_class: measurement unit_of_measurement: '°C' address: 7 input_type: input scale: 0.1 precision: 1 scan_interval: 10 lazy_error_count: 10 |
Verdraagzaamheid is het hoogste gebod
en wie dat niet eert die schoppen we rot.
<John O`Mill>
1
2
3
4
5
6
| - sensor: - name: "Nibe S1155 COP Total" unique_id: "nibe_s1155_cop_energy" unit_of_measurement: "" state: > {% set nibe_s1155_out_energy_cop = states('sensor.nibe_s1155_out_energy_heating') | float + states('sensor.nibe_s1155_out_energy_hot_water') | float %} |
Wat er bij mij nog aan ontbreekt is dat ik ergens nog moet definieren wat sensor.nibe_s1155_out_energy_heating en sensor.nibe_s1155_out_energy_hot_water is want deze namen worden niet herkend. Moet ik die nog ergens definieren en linken aan de daadwerkelijke sensor benamding van de S1155? De modbus koppeling is gemaakt, dus ik krijg alle sensors door in HA.
[ Voor 6% gewijzigd door DJR op 05-01-2024 12:33 ]
Daarna kun je bijvoorbeeld in je dashboard een grafiek aanmaken met de buitentemperatuur. Die zie je dan als volgt:
:strip_exif()/f/image/IyKtvsQUAUyCiLhcqIMgjV2k.jpg?f=fotoalbum_large)
Verdraagzaamheid is het hoogste gebod
en wie dat niet eert die schoppen we rot.
<John O`Mill>
Dank voor de tip, echter ik heb al dashboards draaien in HA, ook van Nibe maar alleen het COP dashboard krijg ik niet werkend. Dus mijn vraag gaat specifiek over het weergeven van de COP/SCOP in HA.Hippe Lip schreef op vrijdag 5 januari 2024 @ 12:41:
@DJR Kopieer nou dat stuk van mij eens letterlijk in je configuration.yaml en herstart je HA.
Daarna kun je bijvoorbeeld in je dashboard een grafiek aanmaken met de buitentemperatuur. Die zie je dan als volgt:
[Afbeelding]
Voordat ik je verder kan helpen moet ik toch even wat dingen van je weten.DJR schreef op vrijdag 5 januari 2024 @ 13:07:
Dank voor de tip, echter ik heb al dashboards draaien in HA, ook van Nibe maar alleen het COP dashboard krijg ik niet werkend. Dus mijn vraag gaat specifiek over het weergeven van de COP/SCOP in HA.
1. Hoe lees je nu waardes uit van je Nibe? Doe je dat zoals ik hierboven aangaf?
2. Krijg je waardes als buitentemperatuur, bron in en bron uit wel door en kun je die in een grafiek zetten?
Verdraagzaamheid is het hoogste gebod
en wie dat niet eert die schoppen we rot.
<John O`Mill>
Hippe Lip schreef op vrijdag 5 januari 2024 @ 17:03:
[...]
Voordat ik je verder kan helpen moet ik toch even wat dingen van je weten.
1. Hoe lees je nu waardes uit van je Nibe? Doe je dat zoals ik hierboven aangaf?
- ja modbus geactiveerd op de S1155 en in de configuration.yaml opgenomen
2. Krijg je waardes als buitentemperatuur, bron in en bron uit wel door en kun je die in een grafiek zetten?
- ja ik krijg alle info door en heb o.a. bron in en uit, graadmeters en processor snelheid in een dashboard staan
Hij is ook wel gestopt, maar wanneer de aanvoertemperatuur langdurig boven het setpoint blijft dan blijven de graadminuten afbouwen. Bijvoorbeeld door zoninstraling of een snelle stijging van de buitentemperatuur. Bij +100 vind Nibe het wel genoeg en stopt met tellen, anders duurt het ook wel lang voordat er weer verwarmd wordt, als er wel weer warmtevraag is.Hippe Lip schreef op donderdag 4 januari 2024 @ 22:59:
Nu heb ik mijn graadminuten in beeld, maar wat is dat toch daarmee? Nibe telt af tot de min zoveel en gaat dan stoken tot die graadminuten op NUL staan, toch?
Waarom krijg ik dan zulke grafieken te zien? Waarom stop-ie de ene keer wel rond de nul en dendert die de andere keer door tot de 100 (of zelfs verder maar kan de counter dat niet aan)?
[Afbeelding]
Nibe F2120-12,VVM320, 4440Wp LG NeonR 1425Wp Solarwatt ZZO
Als wtb'er is het totaal niet mijn vakgebied en enorm veel tijd om me te verdiepen heb ik niet (kleine kids, verbouwing, werk, opleiding etc). Een zet in de goede richting zou fijn zijn om deze toepassing ook te gaan gebruiken.
Nibe F2120-16, VVM310 met SMO40, RMU40. 1 HW PiB
Ik zou beginnen met de Nibe integratie, hier vind je de documentatie https://www.home-assistant.io/integrations/nibe_heatpump/RISL schreef op vrijdag 5 januari 2024 @ 19:40:
Is er ergens na te lezen hoe je HA op iets zet waarmee je de Nibe uitleest?
Als wtb'er is het totaal niet mijn vakgebied en enorm veel tijd om me te verdiepen heb ik niet (kleine kids, verbouwing, werk, opleiding etc). Een zet in de goede richting zou fijn zijn om deze toepassing ook te gaan gebruiken.
@LangeFries Ik heb een buffervat naast mijn WP en de Nibe werkt 100% WAR. Dat betekent dat hij nix merkt van zoninstraling, want de naregeling (evohome) meet in huis en opent en sluit de kleppen. Nibe houdt alleen het buffervat op temperatuur. Zolang het huis het buffervat niet opwarmt (en dat zal niet snel gebeuren) zie ik geen reden dat die opwarming van dat buffervat doorloopt. en zeker niet zó ver!LangeFries schreef op vrijdag 5 januari 2024 @ 19:39:
[...]
Hij is ook wel gestopt, maar wanneer de aanvoertemperatuur langdurig boven het setpoint blijft dan blijven de graadminuten afbouwen. Bijvoorbeeld door zoninstraling of een snelle stijging van de buitentemperatuur. Bij +100 vind Nibe het wel genoeg en stopt met tellen, anders duurt het ook wel lang voordat er weer verwarmd wordt, als er wel weer warmtevraag is.
Kan het zijn dat het iets anders is?
Verdraagzaamheid is het hoogste gebod
en wie dat niet eert die schoppen we rot.
<John O`Mill>
Er is niet zoiets als “DE Nibe’.RISL schreef op vrijdag 5 januari 2024 @ 19:40:
Is er ergens na te lezen hoe je HA op iets zet waarmee je de Nibe uitleest?
Als wtb'er is het totaal niet mijn vakgebied en enorm veel tijd om me te verdiepen heb ik niet (kleine kids, verbouwing, werk, opleiding etc). Een zet in de goede richting zou fijn zijn om deze toepassing ook te gaan gebruiken.
Om welk model gaat het? Dat kan nogal uitmaken in de aanpak.
Verdraagzaamheid is het hoogste gebod
en wie dat niet eert die schoppen we rot.
<John O`Mill>
Kan het zijn dat je WAR setpoint wordt beïnvloed door een timer programma of dat er een sprong zit in een zelfgemaakte curve 0 ?
0599 BJ 2022, Nibe Split 12 kW, SMO S40. Getuned naar 56 Hz max, 20 lpm debiet verwarming en koeling, stille mode altijd aan.Hier verdwijnt de legionella aangroei dagelijks in het riool. 9000 Wp plat dak 10xNO, 10xZW, 5xZO
@KnowbodyKnowbody schreef op vrijdag 5 januari 2024 @ 23:28:
[...]
Kan het zijn dat je WAR setpoint wordt beïnvloed door een timer programma of dat er een sprong zit in een zelfgemaakte curve 0 ?
Geen instellingen gewijzigd voor WAR of zelfgemaakte stooklijn. Stooklijn 3 en verschuiving -1. Meer niet; alles standaard op dat gebied.
Verdraagzaamheid is het hoogste gebod
en wie dat niet eert die schoppen we rot.
<John O`Mill>
Ok. Heb je dan in beeld wat er met de temperaturen, vooral BT25, gebeurt op die momenten dat de GM naar de 100 lopen?Hippe Lip schreef op vrijdag 5 januari 2024 @ 23:29:
[...]
@Knowbody
Geen instellingen gewijzigd voor WAR of zelfgemaakte stooklijn. Stooklijn 3 en verschuiving -1. Meer niet; alles standaard op dat gebied.
0599 BJ 2022, Nibe Split 12 kW, SMO S40. Getuned naar 56 Hz max, 20 lpm debiet verwarming en koeling, stille mode altijd aan.Hier verdwijnt de legionella aangroei dagelijks in het riool. 9000 Wp plat dak 10xNO, 10xZW, 5xZO
Ik heb geen BT25, want dat is de ruimtesensor. En zoals gezegd houdt de WP zich alleen maar bezig met de temperatuur in het buffervat. Daarvan heb ik wel meetwaardes Die zal ik eens naast elkaar zetten.Knowbody schreef op vrijdag 5 januari 2024 @ 23:48:
[...]
Ok. Heb je dan in beeld wat er met de temperaturen, vooral BT25, gebeurt op die momenten dat de GM naar de 100 lopen?
Dat is wat je bedoelt?
Verdraagzaamheid is het hoogste gebod
en wie dat niet eert die schoppen we rot.
<John O`Mill>
Het vreemde is bijvoorbeeld dat om 12:00 uur de temperatuur in het buffervat een aantal graden oploopt en die graadminuten dus ook, maar de compressor draait toch echt niet. En voordat je het zegt: alle bijverwarming is uitgeschakeld.
Ik heb er wat rode lijnen ingezet. Bij die eerste lijn draait de compressor echt niet, maar lopen de graadminuten op tot de tweede lijn.
En als de compressor gaar draaien (3e lijn) dan lopen de graadminuten nog even AF…
:strip_exif()/f/image/33NvlnNA5A4x0v8hNRsGbEoa.jpg?f=fotoalbum_large)
[ Voor 25% gewijzigd door Hippe Lip op 06-01-2024 00:24 ]
Verdraagzaamheid is het hoogste gebod
en wie dat niet eert die schoppen we rot.
<John O`Mill>
Kan het zijn dat de driewegklep is omgelopen waardoor de sensor BT25 (die heet bij jou misschien BT2 of 3 zoiets) een hogere Ta meet. Achterhaal wat er gebeurt met de waarde vd aanvoertemperatuur.Hippe Lip schreef op zaterdag 6 januari 2024 @ 00:20:
Het is idd zo dat de temperatuur oploopt. Maar waardoor snap ik niet.
Het vreemde is bijvoorbeeld dat om 12:00 uur de temperatuur in het buffervat een aantal graden oploopt en die graadminuten dus ook, maar de compressor draait toch echt niet. En voordat je het zegt: alle bijverwarming is uitgeschakeld.
Ik heb er wat rode lijnen ingezet. Bij die eerste lijn draait de compressor echt niet, maar lopen de graadminuten op tot de tweede lijn.
En als de compressor gaar draaien (3e lijn) dan lopen de graadminuten nog even AF…
[Afbeelding]
0599 BJ 2022, Nibe Split 12 kW, SMO S40. Getuned naar 56 Hz max, 20 lpm debiet verwarming en koeling, stille mode altijd aan.Hier verdwijnt de legionella aangroei dagelijks in het riool. 9000 Wp plat dak 10xNO, 10xZW, 5xZO
F2120-16 met VVM310Hippe Lip schreef op vrijdag 5 januari 2024 @ 23:23:
[...]
Er is niet zoiets als “DE Nibe’.
Om welk model gaat het? Dat kan nogal uitmaken in de aanpak.
Alle tips zijn welkom. Ging er vanuit dat iedere Nibe een zelfde soort aanpak vereiste voor het uitlezen.
Nibe F2120-16, VVM310 met SMO40, RMU40. 1 HW PiB
Ik gebruik ook HA en heb dezelfde zoektocht gehad naar de COP. Kijk eens op deze link.RISL schreef op vrijdag 5 januari 2024 @ 23:17:
Bedankt voor de verwijzing, ik ga er over lezen.
Ik heb het op deze manier opgelost echter met een ZEER grote kanttekening die ik ook benoem in sommige van mijn posts gerelateerd aan COP.
Naast de HA COP waardes heb ik ook een ouderwetsche Excel met de waardes van de SMO S40 en een Homewizard meter. Hierin zie ik ook direct verschillen als het gaat om gebruikte kWHs en dat onderbouwd de "onbetrouwbaarheid" van de HA waardes.Vanuit Nibe en mijn installateur heb ik een overeenkomende berichten gekregen aangaande de energy logs die uitleesbaar zijn via de MODBUS uit de SMO S40 of via de display van de SMO S40.Advies aan iedereen die nog een NIbe wil/gaat aanschaffen en graag een oogje in het zeil wil houden op het energie verbruik. Beoordeel of je budget deze EMK 300 kan hebben en beoordeel ook of er budget is voor aparte kWh meters voor elk component van de installatie. Meten is weten
- De energy logs zijn indicatieve waardes die worden vergeleken met reële waardes. In mijn ogen schattingen en daarmee niet betrouwbaar.
- De SMO S40 regelunit is geen meet instrument en beschikt niet over een ingebouwde elektrische of thermische meter (quote vanuit Nibe).
- Wil je betrouwbare data dan dient er gebruikt te worden gemaakt van een NIBE EMK 300 in de installatie.
Succes!
NIBE: S2125-12 | SMO S40 | RSV-300X | UKV100 | ELK9 | PV: 4000kWh/pj | GASLOOS | VLOERVERWARMING 60m2 + 6 RADIATOREN | HUISBJ: 2004