Zwartoog schreef op zondag 10 december 2023 @ 21:29:
Invloed pompsnelheid
@
Proton_ @
Marco_Bu Vandaag een poging gedaan om de invloed van pompsnelheid op warmteafgifte/efficiënte Vaillant WP te meten.
Testopzet:
- Vaillant arotherm Plus 75/6
- DJG WPS 300 liter boiler
- SWW temperatuur 49 graden, boilerladingoffset 5 K
- Eco stand SWW
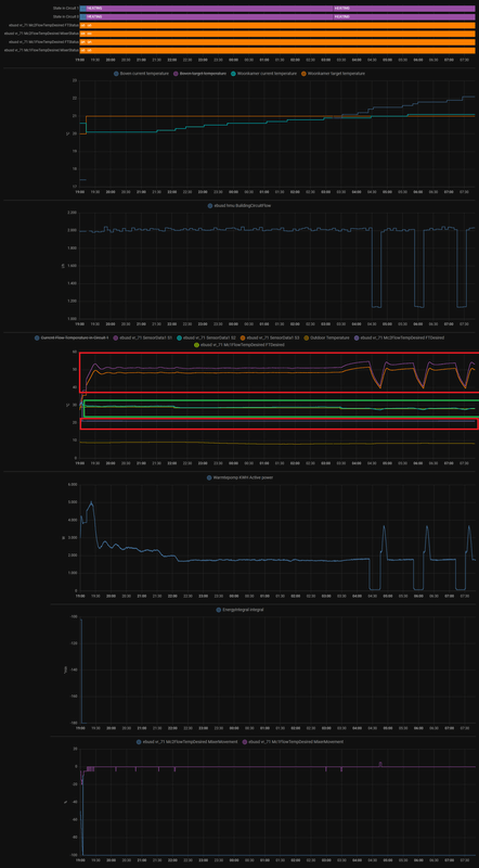
- Resultaten voor 100 liter koud water (9,9 °C) opwarmen (ofwel, 100 liter SWW aftappen)
- Data via Kamstrup/kWh meter
| Debiet (l/m) | 25 (100%) | 16,4 (50%) |
| Tijd (m) | 56 | 57 |
| Verbruik (kWh) | 1,537 | 1,433 |
| Opwek (kWh) | 5,3 | 5,2 |
| COP | 3,4 | 3,6 |
| Tbuiten (°C) | 9,8 | 10,8 |
| ~delta T (K) | 3,3 | 5,0 |
Vanwege de opgelopen buitentemperatuur is het moeilijk om een sluitende conclusie te trekken. Qua tijd niet, en de COP spreekt in het voordeel van de 50% instelling. Echter, de buitentemperatuur was ook een graad opgelopen.
Het gevolg van de 50% setting is de hogere delta-T: is dit erg? Mogelijk levert het extra geluid op aangezien de compressor harder moet werken. Anderzijds hoeft de compressor misschien minder hard te comprimeren, maar ook minder frequent. Geluid heb ik even naar geluisterd, maar is erg moeilijk objectief te meten met het oor, zeker gezien de tussentijd.
De opgelopen buitentemperatuur is een gevolg van de duur van een experiment, en een tweede experiment die in het water viel omdat familie ging douchen - die weigeren om de een of andere reden in een laboratorium te willen wonen
Ik denk dat de invloed van stroomsnelheid qua efficiëntie redelijk in de marges zit. Enige echte verschil lijkt hem in de delta-T te zitten, en het (mogelijke) effect daarvan op de compressor.
Iemand die daar iets zinnigs over kan zeggen?
Invloed pompsnelheid
Paar uur het huislab voor mezelf, nog een poging
Testopzet:
- Vaillant arotherm Plus 75/6
- DJG WPS 300 liter boiler
- SWW temperatuur 49 graden, boilerladingoffset 5 K
- Eco stand SWW
- Resultaten voor 100 liter koud water (10,2 °C) opwarmen (ofwel, 100 liter SWW aftappen)
- Data via Kamstrup/kWh meter
| Debiet (l/m) | 25 (100%) | 16,4 (50%) |
| Tijd (m) | 53 | 54 |
| Verbruik (kWh) | 1,482 | 1,426 |
| Opwek (kWh) | 5,3 | 5,2 |
| COP | 3,57 | 3,65 |
| Tbuiten (°C) | 10,0 | 10,1 |
| ~delta T (K) | 3,5 | 5,0 |
Mijn conclusie is dat er eigenlijk geen noemenswaardig verschil is. Wat ergens ook logisch is.
Marco_Bu schreef op maandag 11 december 2023 @ 17:05:
@
Zwartoog Top dat je in je lab dit probeert uit te zoeken😃
Dank voor het delen👍🏼
Jammer dat de buitenlucht temperatuur zo opliep tijdens je test.
Wel gek dat een lager debiet met een grotere delta T in jouw testopstelling tot een grotere COP komt.
Dát lijkt me nou iets wat in theorie niet mogelijk zou moeten zijn.
Mijn ervaring (met een 30% hogere flow), tot dusver, is enkel middels trail and error.
Ik bedoel hiermee dat ik de afgelopen week gezocht heb naar vergelijkbare momenten waarin ik afwisselend heb gekeken naar opbrengst afgelezen uit de VWZ AI (en zoals eerder gezegd hier geven mijn sensoren in de warmtepomp een identieke temperatuur weer als ik ‘m ff rondpomp zonder warmte toe te voegen) en m’n homewizzard kWh meter vd warmtepomp.
Dit COP sommetje heb ik steeds gemaakt over periodes tussen de 6 en 12 uren achtereen rond dezelfde tijdstippen.
Vooralsnog geeft dit sommetje bij mij met mijn huidige instellingen steevast zo’n 0,20 hogere COP met die hogere flow.
Heb dit vooral kunnen monitoren toen de buitentemperatuur lang stabiel bleef.
Voor zowel buitenlucht temperaturen rond het vriespunt alsook rond de 9 graden. Voor de volledigheid; mijn COP’s rond het vriespunt met een flow van 1100 a 1120 ltr/uur met mn 55/6 waren 3.0, en op dit moment met buitentemperaturen rond de 9 graden 4.70.
@
wouter_tw Ik vraag me hetzelfde af als jij wat betreft die max flow vd 55/6 van 860 ltr/uur.
Wat ik ook al eerder aangaf is dat mij wel opviel dat de aanvoertemperatuur vh cv water 1 a 2 graden lager werd door de hogere flow. Hierdoor vermoed ik toch echt dat dit te maken heeft met de tijdsduur van de hoeveelheid water (massa) wat blootgesteld wordt aan het totale oppervlakte van de warmtewisselaar.
Dus met andere woorden; toch echt wel vanwege de snellere doorstroom (in tegenstelling tot wat @
Proton_ eerder aangaf dat de literatuur dat tegen zou spreken.)
Daarom vermoed ik nog steeds dat die max flow, van 860 liter/uur op auto, in de buurt komt van het meest efficient opwarmen vh water in de 55/6.
Maar er is ook een afgiftekant (bij mij radiatoren) en blijkbaar maakt dit samenspel -samen met alle andere parameters- dat er in mijn geval toch elke keer een hogere COP uit komt rollen (ondanks dat het water niet zo warm opgewarmd werd vergeleken met die 860ltr/uur).
CV is natuurijk weer net iets anders dan SWW. Bij SWW bouw je warmte op in een (theoretisch optimaal) geïsoleerd vat. Bij CV "verliest" je systeem warmte.
Om dit goed te testen, zou je eigenlijk SWW moeten tappen terwijl je het opwarmt, en dan beide scenario's testen. Je SWW-vat is dan praktisch, maar gecontroleerd "lek".
Genoeg te testen nog

Breedam schreef op woensdag 13 december 2023 @ 09:35:
Vaillant (en alle andere wp fabrikanten) zijn zo geconfigureerd dat ze overal wel redelijk werken. Menig Tweaker komt er hier achter dat er veel te halen is in de tuning van de wp. Ik denk dus ook dat de max flow, en dus de flow in de auto modus, oke werkt in iedere situatie. En dat de flow dus makkelijk hoger kan als je afgifte systeem dit kan hebben.
Dus: Vaillant heeft 860 l/u niet bedacht vanuit optimale cop, maar vanuit de gedachte dat de warmtepompen die ze verkopen in iedere situatie moet werken.
Wij zijn hier met z'n allen zo gefocust in het zo efficiënt mogelijk inregelen van het systeem met zo hoog mogelijke cop dat we de verklaring van de 860 l/u en delta 5k ook in die hoek gaan zoeken. Terwijl Vaillant juist meer heeft aan een robuust systeem dat wellicht niet optimaal efficient is in idere situatie..
Ik denk dat je de spijker op z'n kop tikt hier. Verschillen zijn mogelijk klein, maar als fabrikant wil je een afstellingsparameter hebben die voor zoveel mogelijk situaties goed werkt en niet inefficiënt is. Dan is die delta 5K geen vreemde keuze.