WH-MDC09J3E5 + ITHO AMBER 9.5. 26x245 WP Panelen. WP boiler 200L EV I3. Duurzaamheid coach NL gemeenten.
Gasloos huis 9kW Panasonic WH-MDC09J3E5 | Atlantic Explorer V4 270L | 8715Wp @ SMA Tripower 6.0-3AV-40 (4150Wp NO, 4565Wp ZW)
21mm dikke Armaflex? (Met daaronder nog iets om van 32 tot 54 mm te komen? (Ik heb nog dik 4 meter zelfklevende AF-4-054-A te kooptimovd schreef op zaterdag 8 oktober 2022 @ 11:03:
@Carboy54 wat voor isolatie kun je hier het beste omheen doen?
WP: ME PUHZ-SW75YAA + ERSD-VM2D + EV-WP-TWS-1W 300; AC: ME MXZ-2F42VF + 2x MSZ-LN25VGV; PV: 14.08 kWp O/W + SMA STP 8.0; Vent: Zehnder Q600 ERV + Ubbink AirExcellent.
@Carboy54 RJtec heeft hiervoor wel hele mooie isolatie kun je die ook niet aanschaffen?timovd schreef op zaterdag 8 oktober 2022 @ 11:03:
@Carboy54 wat voor isolatie kun je hier het beste omheen doen?
En kan dat ook direct onder de grond zonder dat het functionaliteit verliest?Andrehj schreef op zaterdag 8 oktober 2022 @ 11:11:
[...]
21mm dikke Armaflex? (Met daaronder nog iets om van 32 tot 54 mm te komen? (Ik heb nog dik 4 meter zelfklevende AF-4-054-A te koop))
Gasloos huis 9kW Panasonic WH-MDC09J3E5 | Atlantic Explorer V4 270L | 8715Wp @ SMA Tripower 6.0-3AV-40 (4150Wp NO, 4565Wp ZW)
Ik heb het maanden geleden doorgegeven en naar aanleiding van de lijst van september nog maar eens geinformeerd naar de status. Het lijkt me toch niet zo moeilijk. Maar geen reactie meer gekregen. Kost dus gewoon geld, misschien declareren bij Panasonic....JanAllElectric schreef op vrijdag 7 oktober 2022 @ 16:50:
[...]
Subsidie toegekend, maar wel het bedrag in de lijst: € 3300. Blijkbaar is er met mijn opmerkingen over het verkeerde bedrag (zou ook al doorgegeven zijn door Panasonic zelf en andere tweakers) niets gedaan.
PV: 7.910 WP O-Z-W | Enphase Envoy S Metered | IQ7+ | Panasonic 12KW T-Cap J-Gen | 300L SWW | 200L Buffer | Fibaro HC2 | Gasloos sinds 4-10-22
Niet als je het niet waterdicht maakt lijkt me.timovd schreef op zaterdag 8 oktober 2022 @ 11:36:
[...]
En kan dat ook direct onder de grond zonder dat het functionaliteit verliest?
Het is waterbestendig, maar onder de grond zou ik het in een beschermende buis doen.timovd schreef op zaterdag 8 oktober 2022 @ 11:36:
En kan dat ook direct onder de grond zonder dat het functionaliteit verliest?
WP: ME PUHZ-SW75YAA + ERSD-VM2D + EV-WP-TWS-1W 300; AC: ME MXZ-2F42VF + 2x MSZ-LN25VGV; PV: 14.08 kWp O/W + SMA STP 8.0; Vent: Zehnder Q600 ERV + Ubbink AirExcellent.
Waterbestendig lijkt me iets anders dan waterdicht. Als het verzadigd is, isoleert het niet meer.Andrehj schreef op zaterdag 8 oktober 2022 @ 11:54:
[...]
Het is waterbestendig, maar onder de grond zou ik het in een beschermende buis doen.
Een buis zal ook droog moeten blijven.
Armaflex bestaat uit gesloten cellen, die zouden niet verzadigd moeten kunnen raken. Dit zeggen ze er zelf over:MikeyMan schreef op zaterdag 8 oktober 2022 @ 12:17:
Waterbestendig lijkt me iets anders dan waterdicht. Als het verzadigd is, isoleert het niet meer.
Een buis zal ook droog moeten blijven.
Highly-flexible, closed-cell insulation material with high water vapour diffusion resistance, low thermal conductivity and built-in Microban® antimicrobial protection
WP: ME PUHZ-SW75YAA + ERSD-VM2D + EV-WP-TWS-1W 300; AC: ME MXZ-2F42VF + 2x MSZ-LN25VGV; PV: 14.08 kWp O/W + SMA STP 8.0; Vent: Zehnder Q600 ERV + Ubbink AirExcellent.
Isoleren met armaflex of gelijksoortig. Er is isolatie te koop met het juiste binnendiameter. Vervolgens pvc tape eromheen omdat de vogels anders de isolatie kunnen aanvreten.timovd schreef op zaterdag 8 oktober 2022 @ 11:03:
@Carboy54 wat voor isolatie kun je hier het beste omheen doen?
WH-MDC09J3E5 + ITHO AMBER 9.5. 26x245 WP Panelen. WP boiler 200L EV I3. Duurzaamheid coach NL gemeenten.
Welk tape gebruik je dan? Ik had problemen om (PVC) tape te vinden dat UV resistent was/is.Carboy54 schreef op zaterdag 8 oktober 2022 @ 19:44:
[...]
Isoleren met armaflex of gelijksoortig. Er is isolatie te koop met het juiste binnendiameter. Vervolgens pvc tape eromheen omdat de vogels anders de isolatie kunnen aanvreten.
Uiteindelijk uitgekomen bij D tape permanent (geen PVC , maar zelfs bij Hornbach te koop

Zit er nu al 2.5 jaar op en ziet er nog uit als nieuw
PV: Zuid 3.5kWp | Z-W 1.6kWp | Horizontaal (dunne film buis) 2kWp | totaal 7.15kWp | 5kW Panasonic H icm Heishamon | infrarood vloerverwarming | Label A in huis uit 1939
Als advies aan degene die hier nog subsidie voor moeten aanvragen, kies niet voor de standaard meldcode maar kies voor alternatief. Voer vervolgens alle gegevens van de unit in.
Geen idee of het dan goed komt, maar dat is hun advies
24,75kW solar, Hyundai Ioniq 5., Panasonic 12kw J-monobloc WP met 400L SWW en 300L buffer
Hele oude quote om een eerdere discussie aan te halen: Hoe groot is het verschil in het minimale vermogen van de wel- en niet- T-CAP modellen in de J-serie eigenlijk? Op de lange termijn zit ik nog een beetje te kijken naar iets om max 12kW op te wekken, maar groot modulerend bereik zou wel fijn zijn. De twijfel is dan tussen 1x12kW of 2x7kW.flippy schreef op donderdag 28 juli 2022 @ 00:17:
[...]
nadeel van de tcap is de veel hogere minimums dus veel meer pendelen in 99% van de dagen dat het niet einde-der-tijden-weer is. dat geeft je weer een stuk onrustiger stookgedrag (en geluid!) op.
ook kan je dan gewoon tegelijk stoken en warm water maken als je geen losse WBP neemt.
niet vergeten dat er ook nog een 3kW noodelement zit die bij de eerder genoemde einde-der-tijden-weer kan bijschakelen. dus dan hou je alsnog je volle vermogen.
ook niet vergeten dat het zulk koud weer moet aanhouden voor meerdere dagen zonder dat het warmer word wilt het een probleem zijn dat je binnen gaat merken dat het niet zo warm word door een daadwerkelijk capaciteitsgebrek. je huis is een enorme buffer dus een koude dag merk je pas de dag erna als de WP moet lopen om je muren weer op te warmen. het is niet zo dat je klappertandend onder de dekens ligt te rillen zodra het -7 buiten is. je hebt een oud huis met veel stenen massa. dat helpt je juist als het koud is.
PV: 49 kWp | ZB: 8kWp | WPs: 3x Pana 7J + Pana 5J + Nibe Savent + Vaillant aroSTOR + Samsung DVM S (L/L) | ESS: 90kWh/24kW + 30kWh/12kW
2500 vs 4000 watt begreep ik.Rimco schreef op maandag 10 oktober 2022 @ 20:16:
[...]
Hele oude quote om een eerdere discussie aan te halen: Hoe groot is het verschil in het minimale vermogen van de wel- en niet- T-CAP modellen in de J-serie eigenlijk? Op de lange termijn zit ik nog een beetje te kijken naar iets om max 12kW op te wekken, maar groot modulerend bereik zou wel fijn zijn. De twijfel is dan tussen 1x12kW of 2x7kW.
Ik wilde perse 3 fase, dus heb nu een 9kw tcap.
Maar in alle eerlijkheid had ik misschien toch beter voor een normale kunnen gaan. Maargoed, valt aan afgifte en instellingen nog wel een hoop te winnen.
[ Voor 17% gewijzigd door MikeyMan op 10-10-2022 20:23 ]
'Lange termijn' dan zou ik kijken naar de aangekondigde K (split) versie, 2 x 7 KW.Rimco schreef op maandag 10 oktober 2022 @ 20:16:
[...]
Hele oude quote om een eerdere discussie aan te halen: Hoe groot is het verschil in het minimale vermogen van de wel- en niet- T-CAP modellen in de J-serie eigenlijk? Op de lange termijn zit ik nog een beetje te kijken naar iets om max 12kW op te wekken, maar groot modulerend bereik zou wel fijn zijn. De twijfel is dan tussen 1x12kW of 2x7kW.
Denk wel dat er dan ook een Mono versie komt.
Dan heb je 2500 tot 14000 Watt onder de kap.
20x JA Solar 6.9KW; Fronius Symo 7.0; Panasonic 7H Mono; Atlantic Explorer V4; https://www.astrobin.com/users/naturalcolor/
Of 1x 9 Kw 1 fase Panasonic en een 3.5 Kw lucht / lucht voor die paar dagen en af en toe graadje hoger. En huis aangenaam in de zomer. 🙃 Ook mooie combinatie. Spreek uit eigen ervaring.Rimco schreef op maandag 10 oktober 2022 @ 20:16:
[...]
Hele oude quote om een eerdere discussie aan te halen: Hoe groot is het verschil in het minimale vermogen van de wel- en niet- T-CAP modellen in de J-serie eigenlijk? Op de lange termijn zit ik nog een beetje te kijken naar iets om max 12kW op te wekken, maar groot modulerend bereik zou wel fijn zijn. De twijfel is dan tussen 1x12kW of 2x7kW.
WH-MDC09J3E5 + ITHO AMBER 9.5. 26x245 WP Panelen. WP boiler 200L EV I3. Duurzaamheid coach NL gemeenten.
Er komt dus wel weer een DVM S Eco model (kleinste is 12kW) terug voor het L/L gedeelte met daarnaast 1 of 2 Pana monoblocs voor L/W. Bij een ander huis heb ik wel gemerkt dat de Pana (5J) echt toegespitst is op L/W, waarbij de VRF techniek nog veel gericht is op L/L.
12kW L/L is op zichzelf al voldoende, maar wil niet afhankelijk zijn van systemen die onnodig geluid maken en/of de lucht in beweging brengen. Ook wil ik rekening houden met een toekomstig buitenbad, waarbij het L/W vermogen ook relevant is.
PV: 49 kWp | ZB: 8kWp | WPs: 3x Pana 7J + Pana 5J + Nibe Savent + Vaillant aroSTOR + Samsung DVM S (L/L) | ESS: 90kWh/24kW + 30kWh/12kW
Dan is 2x7 Kw in cascade de beste optie wellichtRimco schreef op maandag 10 oktober 2022 @ 21:14:
@Carboy54 Heb al 4 DVM S (VRF) lucht units (en WTW die er ook aan kan) klaar liggen (originele plan was 1 buitenunit voor zowel L/W en L/L). Maar aangezien de huidige 32kW buitenunit toch wel wat moeilijk doet met L/W (modulerend bereik van 10-100% klopt wel, maar bij lage vermogens gaat de firmware aan de wandel waardoor COP enorm inkakt), wil ik op de plek van de huidige unit toch L/W en L/L splitsen.
Er komt dus wel weer een DVM S Eco model (kleinste is 12kW) terug voor het L/L gedeelte met daarnaast 1 of 2 Pana monoblocs voor L/W. Bij een ander huis heb ik wel gemerkt dat de Pana (5J) echt toegespitst is op L/W, waarbij de VRF techniek nog veel gericht is op L/L.
12kW L/L is op zichzelf al voldoende, maar wil niet afhankelijk zijn van systemen die onnodig geluid maken en/of de lucht in beweging brengen. Ook wil ik rekening houden met een toekomstig buitenbad, waarbij het L/W vermogen ook relevant is.
WH-MDC09J3E5 + ITHO AMBER 9.5. 26x245 WP Panelen. WP boiler 200L EV I3. Duurzaamheid coach NL gemeenten.
[ Voor 20% gewijzigd door Tiesert op 10-10-2022 21:24 ]
PV: 7.910 WP O-Z-W | Enphase Envoy S Metered | IQ7+ | Panasonic 12KW T-Cap J-Gen | 300L SWW | 200L Buffer | Fibaro HC2 | Gasloos sinds 4-10-22
Ik heb sinds een maandje de TCAP 12kW j-serie. Het minimum opgenomen vermogen is bij 19 Hz ca 800-1000 Watt. COP is ca 6. Daar kan ik bij deze temperaturen ook goed mee uit de voeten (grafiek van gistermiddag/avond).Rimco schreef op maandag 10 oktober 2022 @ 20:16:
[...]
Hele oude quote om een eerdere discussie aan te halen: Hoe groot is het verschil in het minimale vermogen van de wel- en niet- T-CAP modellen in de J-serie eigenlijk? Op de lange termijn zit ik nog een beetje te kijken naar iets om max 12kW op te wekken, maar groot modulerend bereik zou wel fijn zijn. De twijfel is dan tussen 1x12kW of 2x7kW.
/f/image/BJ69gp6KMOeXZTyPfqJMcudf.png?f=fotoalbum_large)
[ Voor 9% gewijzigd door JanAllElectric op 11-10-2022 09:18 ]
Panasonic TCAP 12kW J-versie + Heishamon/HA/Node-Red/Grafana/InfluxDB; Atlantic v3 200L; 5* jaga strada 21 & zelfbouw DBE; 3*2400Wp (O,Z,W); KIA EV6 77kWh RWD + EVCC/cFos Wallbox solar; 3* Marstek 5kWh (v151)+CT003 (v114)+ modbus/lilygo/node-red/HA
Dus het dubbele van de niet T cap 5-9 serie.JanAllElectric schreef op dinsdag 11 oktober 2022 @ 09:15:
[...]
Ik heb sinds een maandje de TCAP 12kW j-serie. Het minimum opgenomen vermogen is bij 19 Hz ca 800-1000 Watt. COP is ca 6. Daar kan ik bij deze temperaturen ook goed mee uit de voeten (grafiek van gistermiddag/avond).
[Afbeelding]
WH-MDC09J3E5 + ITHO AMBER 9.5. 26x245 WP Panelen. WP boiler 200L EV I3. Duurzaamheid coach NL gemeenten.
Ik heb voor deze warme weken met domoticz ingesteld dat die per dag mag starten als het warm genoeg is en dan 3kWh mag verstoken:

STRAVA | Panasonic 5kW J Monoblock
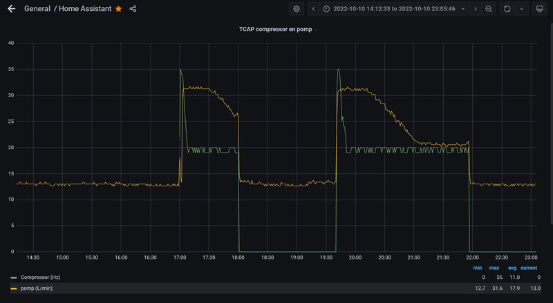
Gebruik jij een fixed pomp flow?vandermark schreef op dinsdag 11 oktober 2022 @ 10:43:
Die berekende CoP van de Pana is met dit weer vrij hilarisch
Ik heb voor deze warme weken met domoticz ingesteld dat die per dag mag starten als het warm genoeg is en dan 3kWh mag verstoken:
[Afbeelding]
Bij staat hij nog op delta T en gaat altijd naar de 25 l/pm.
Heb het gevoel dat hij daardoor minder efficiënt draait aangezien de compressor dan harder moet werken om die hoge flow te verwarmen.
Ja, kies bewust voor fixed flow en variabele dT. Hij werkt dus naar een Ta_doel toe en hiermee gaat dit veel rustiger en gelijkmatiger.theforestman schreef op dinsdag 11 oktober 2022 @ 11:09:
[...]
Gebruik jij een fixed pomp flow?
Bij staat hij nog op delta T en gaat altijd naar de 25 l/pm.
Heb het gevoel dat hij daardoor minder efficiënt draait aangezien de compressor dan harder moet werken om die hoge flow te verwarmen.
Tweede grote voordeel: Ik heb best grote verschillen tussen de vloerverwarmingsgroepen en goed waterzijdig inregelen is dan best uitdagend. Met flow die dynamisch wijzigt krijg ik geen goede verdeling over de groepen. Met fixed flow wel.
Typisch van die ervaringen na eerste stookseizoen die installatie beter maken.
Dit waren de temperaturen van gisteren:

[ Voor 7% gewijzigd door vandermark op 11-10-2022 11:41 ]
STRAVA | Panasonic 5kW J Monoblock
Is puur op temperatuur regelen dan voldoende? Wordt er nog gebruik gemaakt van WAR dan ook?
ga me hier eens specifiek op inlezen
Panasonic 7kW J-Series Split + 190 liter SWW, 2750+2100Wp Oost-West
Wat is de beste parameter om dat te meten? Duur van de run?sjimmie schreef op dinsdag 11 oktober 2022 @ 11:21:
@MikeyMan bij de fixed flow blijft WAR gewoon de Ta regelen. Alleen gaat de WP niet meer met de waterpomp proberen een dT tussen Ta en Tr te behouden. Doordat de pomp gewoon constant draait, hoeft de compressor ook minder te varieren om de dT te regelen en werkt alles dus rustiger. Enige puntje is dat je zelf een keer moet uitproberen wat een goede flow (pump_duty) is.
Ik heb geen WAR maar vaste Ta van 26. Als het erg koud wordt zet ik die handmatig op Ta27 of 28. Vind WAR voor mij onlogisch, als het koud is gaat die extra hard werken door Ta omhoog te gooien, wordt het warmer (en rendement beter) gaat die minder vragen...MikeyMan schreef op dinsdag 11 oktober 2022 @ 11:18:
@vandermark zit er ook naar te kijken om naar fixed flow te gaan, maar hoe gaat dit in combinatie met veel wijzigingen in buitentemperatuur?
Is puur op temperatuur regelen dan voldoende? Wordt er nog gebruik gemaakt van WAR dan ook?
ga me hier eens specifiek op inlezen
Ik stook eigenlijk anticyclisch. Met goed geïsoleerde woningen is WAR niet echt nodig is mijn stelling.
STRAVA | Panasonic 5kW J Monoblock
Comfort was hier de parameter. Bij iemand anders zou dat ook iets als COP of Tr kunnen zijn.MikeyMan schreef op dinsdag 11 oktober 2022 @ 11:28:
[...]
Wat is de beste parameter om dat te meten? Duur van de run?
Panasonic 7kW J-Series Split + 190 liter SWW, 2750+2100Wp Oost-West
Maak je nog wel gebruik van je slow start script of is dat niet meer nodig met deze instellingen?vandermark schreef op dinsdag 11 oktober 2022 @ 11:53:
[...]
Ik heb geen WAR maar vaste Ta van 26. Als het erg koud wordt zet ik die handmatig op Ta27 of 28. Vind WAR voor mij onlogisch, als het koud is gaat die extra hard werken door Ta omhoog te gooien, wordt het warmer (en rendement beter) gaat die minder vragen...
Ik stook eigenlijk anticyclisch. Met goed geïsoleerde woningen is WAR niet echt nodig is mijn stelling.
Met dit weer niet nodig, staat uit. Als het flink koud wordt weer even kijken al twijfel ik wel meer aan het nut met deze instellingen.theforestman schreef op dinsdag 11 oktober 2022 @ 12:30:
[...]
Maak je nog wel gebruik van je slow start script of is dat niet meer nodig met deze instellingen?
STRAVA | Panasonic 5kW J Monoblock
Bedankt!vandermark schreef op dinsdag 11 oktober 2022 @ 12:32:
[...]
Met dit weer niet nodig, staat uit. Als het flink koud wordt weer even kijken al twijfel ik wel meer aan het nut met deze instellingen.
Heb zelf ook een goed geïsoleerde woning met alleen maar vloerverwarming.
Vaste aanvoertemperatuur welke al heel laag is werkt best wel goed.
Nu even kijken of ik die flow wat lager kan instellen zodat de compressor nog wat rustiger wordt.
Heb nog geen ervaring met echte koude dagen dus is nu allemaal nog een beetje finetunen.
Daar is wel lastig een sensor in te stoppensjimmie schreef op dinsdag 11 oktober 2022 @ 11:54:
[...]
Comfort was hier de parameter. Bij iemand anders zou dat ook iets als COP of Tr kunnen zijn.
Ja, pak dat eerste seizoen om daarmee te experimenteren en te finetunen. Levert veel info op om zuiniger te stoken.theforestman schreef op dinsdag 11 oktober 2022 @ 12:39:
[...]
Bedankt!
Heb zelf ook een goed geïsoleerde woning met alleen maar vloerverwarming.
Vaste aanvoertemperatuur welke al heel laag is werkt best wel goed.
Nu even kijken of ik die flow wat lager kan instellen zodat de compressor nog wat rustiger wordt.
Heb nog geen ervaring met echte koude dagen dus is nu allemaal nog een beetje finetunen.
STRAVA | Panasonic 5kW J Monoblock
Wat ik vooral bedoel is dat bij een te hoge pump_duty sommige oude leidingen begonnen te suizen (wat wij niet fijn vonden) en dat bij een te lage pump_duty de WP het niet fijn meer vond (error).MikeyMan schreef op dinsdag 11 oktober 2022 @ 12:47:
[...]
Daar is wel lastig een sensor in te stoppen
Panasonic 7kW J-Series Split + 190 liter SWW, 2750+2100Wp Oost-West
STRAVA | Panasonic 5kW J Monoblock
Heeft dat niet hiermee te maken?vandermark schreef op dinsdag 11 oktober 2022 @ 14:08:
Hmmm beetje raar. Doe de Pana 5J net van afstand aan, zie ik bevestigd in domoticz maar de flow blijft uit? Waarom gaat die niet rondpompen? Is het dan te warm buiten dat die niet aan kan? Rondpompen moet toch altijd wel kunnen?
:fill(white):strip_exif()/f/image/Cx2i9MtlEFw7HdAEpoY2QIvX.png?f=user_large)
Normaliter gaat zelfs eerst de pomp lopen en pas een minuut ofzo daarna de rest van de WP.vandermark schreef op dinsdag 11 oktober 2022 @ 14:08:
Hmmm beetje raar. Doe de Pana 5J net van afstand aan, zie ik bevestigd in domoticz maar de flow blijft uit? Waarom gaat die niet rondpompen? Is het dan te warm buiten dat die niet aan kan? Rondpompen moet toch altijd wel kunnen?
Panasonic 7kW J-Series Split + 190 liter SWW, 2750+2100Wp Oost-West
Waarom niet gewoon liters/min?
Via heishamon:
Op 83 heb ik 13L/min
Op 120 heb ik 13.4L/min
Op 134 heb ik 13.4L/min
edit: never mind; je stuurt blijkbaar de max door
Eens kijken wat ie doet op 134.
[ Voor 42% gewijzigd door MikeyMan op 11-10-2022 15:00 ]
Omdat de kaboutertjes geen liters per minuut snappen. Ze hebben immers geen vingertje in het water.MikeyMan schreef op dinsdag 11 oktober 2022 @ 14:56:
Wat is de logica van die pump duty? De waardes in het menu zijn Hexadecimaal zo te zien?
Waarom niet gewoon liters/min?
Via heishamon:
Op 83 heb ik 13L/min
Op 120 heb ik 13.4L/min
Op 134 heb ik 13.4L/min
edit: never mind; je stuurt blijkbaar de max door
Eens kijken wat ie doet op 134.
Als je de WP hebt ingesteld om op dT te sturen dan stel je inderdaad de max in, als je de WP instelt op op pump_duty te sturen dan stel je die pump_duty in (anders gezegd draait hij gewoon altijd op de ingestelde max).
Panasonic 7kW J-Series Split + 190 liter SWW, 2750+2100Wp Oost-West
Zijn dat twee verschillende instellingen? Heb hem nu op pump duty staan, maar er is nog wel verschil tussen top93 en top95.sjimmie schreef op dinsdag 11 oktober 2022 @ 15:11:
[...]
Omdat de kaboutertjes geen liters per minuut snappen. Ze hebben immers geen vingertje in het water.
Als je de WP hebt ingesteld om op dT te sturen dan stel je inderdaad de max in, als je de WP instelt op op pump_duty te sturen dan stel je die pump_duty in (anders gezegd draait hij gewoon altijd op de ingestelde max).
Ik heb mijn WP niet bij de hand, ik weet dus niet wat top93 en top95 zijn.MikeyMan schreef op dinsdag 11 oktober 2022 @ 15:15:
[...]
Zijn dat twee verschillende instellingen? Heb hem nu op pump duty staan, maar er is nog wel verschil tussen top93 en top95.
Ik vermoed dat top95 de ingestelde waarde (write) is en top93 de actuele waarde (read).
Bv als de WP uit staat dan is de max nog steeds een bepaald getal en de actuele waarde nul.
En als je op dT stuurt is de max een ingesteld getal en de actuele waarde iets wat de kaboutertjes gebruiken om die dT te bereiken.
Je stelt eerst ergens in dat ie niet meer op dT maar op pump_duty stuurt (vorige week kwam dat hier nog ter sprake?).
Daarna stel je de pump_duty zelf in. Dat is geen max flow want de flow is afhankelijk van jouw leidingwerk enzo. pump_duty zegt hoe hard de pomp moet werken, en daar zal een flow uit volgen die van allerlei factoren afhangt.
Panasonic 7kW J-Series Split + 190 liter SWW, 2750+2100Wp Oost-West
Pump duty vs max pump duty.sjimmie schreef op dinsdag 11 oktober 2022 @ 15:19:
[...]
Ik heb mijn WP niet bij de hand, ik weet dus niet wat top93 en top95 zijn.
Ik vermoed dat top95 de ingestelde waarde (write) is en top93 de actuele waarde (read).
Bv als de WP uit staat dan is de max nog steeds een bepaald getal en de actuele waarde nul.
En als je op dT stuurt is de max een ingesteld getal en de actuele waarde iets wat de kaboutertjes gebruiken om die dT te bereiken.
Je stelt eerst ergens in dat ie niet meer op dT maar op pump_duty stuurt (vorige week kwam dat hier nog ter sprake?).
Daarna stel je de pump_duty zelf in. Dat is geen max flow want de flow is afhankelijk van jouw leidingwerk enzo. pump_duty zegt hoe hard de pomp moet werken, en daar zal een flow uit volgen die van allerlei factoren afhangt.
/f/image/N9M0r5pYB7BseRyg6pGrf0iD.png?f=fotoalbum_large)
Heb hem inderdaad van deltaT naar Pump duty gezet. Maar tot de max regelt ie het toch zelf.
Eens kijken wat ik nog kan vinden.
En uiteindelijk is top1 (flow in l/min) het gevolg van top93 en de leidingdiameter/weerstand.
Met de juiste instellingen zal hij nog maar 3 waardes gaan kennen.
0 (uit)
X (wat je hebt ingesteld)
Y (wat de kabouters nodig vinden tijdens een SWW run)
Panasonic 7kW J-Series Split + 190 liter SWW, 2750+2100Wp Oost-West
Kwam je bericht tegen in mijn speurtocht naar de mogelijkheden van IFTTT icm Pana J-gen. Ik kwam in IFTTT, na het koppelen, alleen de mogelijkheid tegen om een actie uit te voeren naar aanleiding van een foutmelding. Ik vond het al karig. Er kan blijkbaar meer begrijp ik uit je bericht?thehog schreef op woensdag 16 december 2020 @ 19:26:
[...]
Ik begrijp je helemaal hoor. De instelingen via IFTTT zijn wel wat beperkt maar het werkt prima. Je kan alles wat je in de normale panasonic user portal ook kan doen (bijv. temperatuur aanpassen, heat/cool mode, dhw mode etc).
Al gevonden, dank je!
PV: 7.910 WP O-Z-W | Enphase Envoy S Metered | IQ7+ | Panasonic 12KW T-Cap J-Gen | 300L SWW | 200L Buffer | Fibaro HC2 | Gasloos sinds 4-10-22
[ Voor 93% gewijzigd door Proton_ op 11-10-2022 17:12 ]
WH-MDC09J3E5 + ITHO AMBER 9.5. 26x245 WP Panelen. WP boiler 200L EV I3. Duurzaamheid coach NL gemeenten.
Check! Dat was hem, stond op 20. Even aangepast en hij start gewoon.theforestman schreef op dinsdag 11 oktober 2022 @ 14:16:
[...]
Heeft dat niet hiermee te maken?
[Afbeelding]
:strip_exif()/f/image/sqixNT4PLokv3wpJkynxgTfc.jpg?f=fotoalbum_large)
STRAVA | Panasonic 5kW J Monoblock
Ik heb al 3 jaar een 12kw monobloc en die heeft waarschijnlijk vanaf dag 1 een raar probleem wat ik niet op het forum heb terug kunnen vinden. Op koudere dagen (<10grC) defrost de wp nl. 8 van 10x niet automatisch terwijl je dat wel zou verwachten. in plaats van te defrosten toert hij dan op om toch z'n warmteproductie te blijven halen en zeker als het vriest kan dat uren duren. De pomp is zo groot dat hij het huis toch wel warm krijgt en uiteindelijk afslaat. Let wel de cop is dan gedaald tot <1 en hij schakelt ook z'n verwarmingselement niet bij! Na een handmatige defrost is de cop (soms voor uren) weer prima.
Lang verhaal kort: De leverancier heeft na mijn klacht inmiddels het halve apparaat (pcb's, ventielen etc) vervangen maar het niet kunnen oplossen. Het vervangen van het koelmiddel heeft nog het meeste effect gehad. De wp toert nu niet zo snel meer op maar verliest na 1 max 2 uur draaien nog steeds veel warmteproductie.
Nu is Panasonic er alweer een paar weken mee bezig maar hebben zo lijkt het, ook nog geen idee waar ze het in moeten zoeken. Het lijkt wel of ik het allereerste maandagmorgen apparaat van Panasonic heb gekocht...
In de servicecloud ziet het plaatje van een foute run er zo uit.
/f/image/WFKZ3x5pAPjWKb1Iz9xwKmzi.png?f=fotoalbum_large)
De wp zelf ziet er dan zo uit:
:strip_exif()/f/image/xByw6cYj7eJg1nLHvBhUM3B9.jpg?f=fotoalbum_large)
Bij goede runs bevriest de unit alleen bij buitentemperaturen <7 en blijft de COP redelijk stabiel ook tot een automatische defrost maar die runs zijn dus zeldzaam.
Gezien de absurde kwh prijzen hedentendage zijn alle tips welkom!
+Knielen schreef op dinsdag 11 oktober 2022 @ 20:00:
@KeesvStraten Ik krijg haast het idee dat je radiator niet goed is. Als mijn WP dichtvriest dan is dat egaal over het hele oppervlak. Dit gebeurd ook enkel rond het vriespunt, niet bij meer dan 5 graden, maar dat kan natuurlijk afhankelijk zijn van je warmtevraag.
Me2
Helemaal dicht..bij een DF
Mss je radiateur verstopt?
zonneboiler, pelletkachel, 36 panels, Atlantic Wpb, pana 5 Kw H, Heishamon, Domoticz, Grafana, Solarmeters, PVO: https://pvoutput.org/list.jsp?id=15321&sid=19520
LG-HM071MR-U44 / SWW Hewalex PCWU 3.0 / PV SMA + Jinko 14 kWp / Kia e-Niro
Die cop die Panasonic je voorschotelt bedoel je?KeesvStraten schreef op dinsdag 11 oktober 2022 @ 21:01:
Zou een verstopping of een lek ook kunnen verklaren dat de COP tijdens koelbedrijf wel altijd goed blijft ?
Maar ik vermoed dat dit komt omdat je pomp zo groot is tov de afgifte at hij er nooit onder komt en dus geen moment tot defrost komt. Als je handmatig defrost gaat het wel goed. Dus in feite is het systeem goed alleen de auto defrost wordt niet gestart.
Met heishamon zou je dit zelf kunnen automatiseren en een geforceerde defrost kunnen starten.
zonder de andere waardes te hebben gezien kan men slecht oordelen wat de oorzaak is. helemaal omdat de pompsnelheid meevarieert en de waardes die je juist wilt zien niet zichtbaar zijn in de opgegeven screenshot.
probeer ook eens variabelen eruit te halen door de pompsnelheid vast te zetten.
waardes die nuttig zijn:
discharge temperature
outdoor piping temperature
defrost temperature
watertemperatuur in en uit
fan speed
buitentemperatuur
al zou ik eerst eens met een lekzoeker aan de slag gaan. invriezen is bij dit soort systemen bij dit soort temperaturen is bijna altijd gastekort en als er al eens is bijgevuld moet er gewoon een elkkage zijn ergens. hij zou niet in moeten vriezen met deze temperaturen in deellast.
wat voor afgiftesysteem hangt eraan? 12kW is niet weinig zeg maar...
sidenote: de tcaps gebruiken niet het noodelement voor ontdooien maar de compressor.
[ Voor 18% gewijzigd door flippy op 11-10-2022 21:28 ]
wat een geheim agent toch allemaal niet moet doen om incognito op zijn werk te verschijnen
Ik laat weten als het lek boven is. Nogmaals dank !
Sidenote: Het afgiftesysteem is 160m2 vloerverwarming. Slang 20mm, 10cm afstand ongv 380 ltr inhoud
Ad 9-2-23 De wp is een maandje geleden vervangen en deze draait perfect. Energieverbruik is met zo'n 30% gedaald. Al met al heeft het dus de afgelopen jaren een hoop centjes gekost. Mijn advies is dus maak direct na installatie een account aan op de servicecloud want dan valt zo'n storing veel sneller op.
[ Voor 16% gewijzigd door KeesvStraten op 09-02-2023 10:04 ]
dat die pipo op de eerste lijn het ijs afwimpelt komt puur omdat 99% van de tijd mensen niet weten dat ijsvorming normaal is.
gebruik je gesloten verdeler(s) en/of heb je nog extra rommel aan het systeem hangen?
[ Voor 30% gewijzigd door flippy op 12-10-2022 00:47 ]
wat een geheim agent toch allemaal niet moet doen om incognito op zijn werk te verschijnen
Even checken om ruis te voorkomen. Verdeler met of zonder pomp? Gesloten en open wordt zo vaak verkeerd benoemd en we kennen je nog niet zo goed.KeesvStraten schreef op woensdag 12 oktober 2022 @ 11:03:
nee ik gebruik een openverdeler zonder naregeling. De lussen staan tussen 80 en 100% open.. Enige wat ik verder nog tussen heb zitten is een drieweg klep voor de boiler. Max pomsdebiet zit op 38l\m. De wp regelt zelf tussen de 32l en de 13 l/m
WH-MDC05H3E5, 5600 Wp zonnepanelen, 2 infrarood bad- en werkkamer, SWW Auer Edel water 100L, Daikin 2MXM50M9 airco met FTXM35N en FTXM20N
Dat is dus een gesloten verdeler.KeesvStraten schreef op woensdag 12 oktober 2022 @ 11:37:
Heel goed. Zonder pomp.
WP: ME PUHZ-SW75YAA + ERSD-VM2D + EV-WP-TWS-1W 300; AC: ME MXZ-2F42VF + 2x MSZ-LN25VGV; PV: 14.08 kWp O/W + SMA STP 8.0; Vent: Zehnder Q600 ERV + Ubbink AirExcellent.
mijn vraag voor jullie:
Kan de automatische ontluchter in de WP stuk zijn? Ik heb bij en na het vullen die namelijk open gezet maar ik kon vullen tot ik een ons woog (en er 2,5 bar in het systeem zat) maar geen water dat uit de ontluchter loopt. Nu heb ik het Air Purge programma gedraaid op de WP en dat had wel effect op de hoeveelheid lucht in het systeem, dus ik ben ff de weg kwijt wat er nou aan de hand kan zijn. Tips/suggesties?
De ontluchter fakkelt lucht af, geen water.Fr33z schreef op woensdag 12 oktober 2022 @ 16:45:
oef, ik had 2 dagen storing H62 maar heb alles leeggehaald, filters schoongemaakt en daarna weer rustig gevuld en tadaa --> hij doet het weer. Ik heb een 9kW monoblock uit de J-series, het viel me op dat het filter in de WP zelf behalve dat gaasje ook een magneet heeft. Wat geinig is maar als daar dus veel meuk op zit (vooral kleine deeltjes) krijg je die er moeilijk afdus 10min met een wattenstaafje enzo lopen kutten en het is weer redelijk gefixt. En ja, ik heb binnen wel een magneetfilter maar die deed het een tijdje niet (lang verhaal).
mijn vraag voor jullie:
Kan de automatische ontluchter in de WP stuk zijn? Ik heb bij en na het vullen die namelijk open gezet maar ik kon vullen tot ik een ons woog (en er 2,5 bar in het systeem zat) maar geen water dat uit de ontluchter loopt. Nu heb ik het Air Purge programma gedraaid op de WP en dat had wel effect op de hoeveelheid lucht in het systeem, dus ik ben ff de weg kwijt wat er nou aan de hand kan zijn. Tips/suggesties?
13,1 kWp, Ecodan R32 7,5 , WTW ventilatie, Daikin FTXM35M(R) (5x), Doorstroomverwarmer, Douche WTW, Emco Novette Twin met LFP accu 51.2V 40Ah, Opel Vivaro DC L3H1 75kW (12-2022).
Wat is volgens het boekje de error code?Fr33z schreef op woensdag 12 oktober 2022 @ 16:45:
oef, ik had 2 dagen storing H62 maar heb alles leeggehaald, filters schoongemaakt en daarna weer rustig gevuld en tadaa --> hij doet het weer. Ik heb een 9kW monoblock uit de J-series, het viel me op dat het filter in de WP zelf behalve dat gaasje ook een magneet heeft. Wat geinig is maar als daar dus veel meuk op zit (vooral kleine deeltjes) krijg je die er moeilijk afdus 10min met een wattenstaafje enzo lopen kutten en het is weer redelijk gefixt. En ja, ik heb binnen wel een magneetfilter maar die deed het een tijdje niet (lang verhaal).
mijn vraag voor jullie:
Kan de automatische ontluchter in de WP stuk zijn? Ik heb bij en na het vullen die namelijk open gezet maar ik kon vullen tot ik een ons woog (en er 2,5 bar in het systeem zat) maar geen water dat uit de ontluchter loopt. Nu heb ik het Air Purge programma gedraaid op de WP en dat had wel effect op de hoeveelheid lucht in het systeem, dus ik ben ff de weg kwijt wat er nou aan de hand kan zijn. Tips/suggesties?
zonneboiler, pelletkachel, 36 panels, Atlantic Wpb, pana 5 Kw H, Heishamon, Domoticz, Grafana, Solarmeters, PVO: https://pvoutput.org/list.jsp?id=15321&sid=19520
Flowstoring. Is de ontluchter wellicht ook verstopt? Blijkt maar weer dat een extern magneet filter in veel gevallen een must is.Dylantje2 schreef op donderdag 13 oktober 2022 @ 08:07:
[...]
Wat is volgens het boekje de error code?
WH-MDC09J3E5 + ITHO AMBER 9.5. 26x245 WP Panelen. WP boiler 200L EV I3. Duurzaamheid coach NL gemeenten.
klopt, maar in het boekje staat volgens mij ook bij het vullen dat je die ontluchter 1 slag opendraait en dan vult tot er klein beetje water uit komt. Daarom vroeg ik mij af hoe je kunt wetenkoevlaas2 schreef op woensdag 12 oktober 2022 @ 20:27:
[...]
De ontluchter fakkelt lucht af, geen water.
OK, nadere bestudering van het boekje geeft aan dat ik het niet goed gelezen had
:fill(white):strip_exif()/f/image/tawSJDnZT4P5wpgX6XHrVLZb.png?f=user_large)
Er staat bij punt 4 "Stop filling water if the free water flow through Pressure Relief Valve drain hose". Ik las dat gisteren en dacht dat er stond "air purge valve"
Blijft nog wel de vraag: is er een manier waarop die ontluchter verstopt kan zitten en kan je dat testen? want mijn filter was behoorlijk vervuild dus het zou zeker kunnen dat er wat rommel in gekomen was (heb het filter schoongemaakt nu, no worries)
Er komt ook een ventilatiesysteem type D. Op de website van panasonic wordt het panasonic ventilatiesysteem op de panasonic boiler geplaatst. Ik vraag me nu af of dat veel voordelen (gemak) in reguleren gaat brengen? Probleem is dat ik de warmtepomp in een schuur aan het huis plaats en de meest logische keuze voor het ventilatiesysteem op zolder is.
Ik neig dus naar een aparte boiler en apart ventilatiesysteem. Ik kan nu via een een nederlands kanaal de volgende boiler verkrijgen: https://www.pmcoppack.com...t-water-tank/0013095.html
Maak ik hiermee de goede keuze? Eventuele andere keuze die goed in de setup past?
Sitatie: 65m2 begane grond te verwarmen. 1e en 2e verdieping later indien nodig verwarmen met airco's. Wij zijn echt fervent douchers en ik denk daarom aan een tank van minimaal 300l. Douche wtw systeem wordt ook geïnstalleerd. Ik ben niet vies van een beetje tweaken maar als het makkelijker kan dan geniet dat de voorkeur. Om die reden ben ik ook van zonegestuurde regeling afgestapt.
Wij helpt me net even over deze hobbel of verwijst me naar handige documentatie?
[ Voor 0% gewijzigd door mdi2022 op 13-10-2022 15:35 . Reden: grammatica ]
Het is onduidelijk wat je besteld hebt en wat ventilator en warmtepomp met elkaar te maken hebben. Een ventilator op een boiler en een warmtepomp in de schuur? Kun je een link naar die website plaatsen?mdi2022 schreef op donderdag 13 oktober 2022 @ 15:29:
[..]
Er komt ook een ventilatiesysteem type D. Op de website van panasonic wordt het panasonic ventilatiesysteem op de panasonic boiler geplaatst. Ik vraag me nu af of dat veel voordelen (gemak) in reguleren gaat brengen? Probleem is dat ik de warmtepomp in een schuur aan het huis plaats en de meest logische keuze voor het ventilatiesysteem op zolder is.
[..]
Wij helpt me net even over deze hobbel of verwijst me naar handige documentatie?
Het doet mij vermoeden dat zo'n complete set goed en makkelijk integreert maar wellicht moet ik hier gewoon meteen vanaf stappen.
Ik heb besteld de MDC09J3E5. Dit is dan ook het enige dat ik het besteld en de rest staat dus nog niet vast.
Bedankt voor de uitleg!FransvWoerkom schreef op donderdag 13 oktober 2022 @ 17:01:
Die warmtepomp is een monobloc en moet dus gewoon buiten. Wil je daar ook warmwater mee maken, dan moet er een boiler bij, maar die hoeft niet van panasonic te zijn. De hoge kast op de foto, waar zo mooi een wtw ventilatiesysteem op past, is de binnenunit van een split warmtepomp, niet van een monobloc. Ik zou gewoon een boiler zoeken die bij je monobloc past en daar een geschikte plek voor in huis zoeken, bijvoorbeeld op zolder en ik zou een geschikt wtw ventilatiesysteem zoeken dat bij je huis past, dus niet te ver van keuken, badkamer, toilet.
Ja, excuus. Je hebt helemaal gelijk. De warmtepomp komt in zijn geheel vlak boven de schuur en de overige apparatuur, zoals dus de boiler en eventuele bedieningspanelen, in de schuur.
Op de betreffende pagina van Panasonic staat wel de combinatie "Ventilatie met warmteterugwinning + vierkante boiler + Aquarea Mono-bloc", met ook een plaatje van een monobloc.
Dan verder met het zoeken naar een geschikte boiler! Ik heb een dubbele regendouche dus de hoeveelheid benodigde SWW water in één keer is wel flink.
Is die ik eerder had geplaatst een goede keuze? Of heeft iemand een tip waar ik deze informatie het beste vandaan kan halen?
PV Output 12*suntech 325wp met Enphase IQ7+ op zuid-oost 116 en 45 graad. WP Panasonic J serie 5kw. Gasloos sinds juni 2021. ID-4
Vergis je niet in de prijs na de lage koers pond verrekening, transportkosten , invoer vanuit niet eu land en BTW! Bovendien Engelse boiler niet in de EU verkrijgbaar.mdi2022 schreef op donderdag 13 oktober 2022 @ 15:29:
Hi! Ik lees al een tijde mee en mag mij binnenkort de gelukkige eigenaar noemen van een Panasonic 9kw monobloc. Na verschillende topics te hebben doorgelezen, waaronder de twee panasonic topics en het algemen warmtepomp topic, loop ik nu even vast. Met name op het gebied van boilers.
Er komt ook een ventilatiesysteem type D. Op de website van panasonic wordt het panasonic ventilatiesysteem op de panasonic boiler geplaatst. Ik vraag me nu af of dat veel voordelen (gemak) in reguleren gaat brengen? Probleem is dat ik de warmtepomp in een schuur aan het huis plaats en de meest logische keuze voor het ventilatiesysteem op zolder is.
Ik neig dus naar een aparte boiler en apart ventilatiesysteem. Ik kan nu via een een nederlands kanaal de volgende boiler verkrijgen: https://www.pmcoppack.com...t-water-tank/0013095.html
Maak ik hiermee de goede keuze? Eventuele andere keuze die goed in de setup past?
Sitatie: 65m2 begane grond te verwarmen. 1e en 2e verdieping later indien nodig verwarmen met airco's. Wij zijn echt fervent douchers en ik denk daarom aan een tank van minimaal 300l. Douche wtw systeem wordt ook geïnstalleerd. Ik ben niet vies van een beetje tweaken maar als het makkelijker kan dan geniet dat de voorkeur. Om die reden ben ik ook van zonegestuurde regeling afgestapt.
Wij helpt me net even over deze hobbel of verwijst me naar handige documentatie?
WH-MDC09J3E5 + ITHO AMBER 9.5. 26x245 WP Panelen. WP boiler 200L EV I3. Duurzaamheid coach NL gemeenten.
Zo ik heb de max pump duty even aangepast naar 15l/pm en meteen al een stuk beter presterende installatie.vandermark schreef op dinsdag 11 oktober 2022 @ 12:32:
[...]
Met dit weer niet nodig, staat uit. Als het flink koud wordt weer even kijken al twijfel ik wel meer aan het nut met deze instellingen.
Draai nu met een Delta T van 4.
Ik las dat jij deze op variabel heb staan, waar kan je dat instellen?
Best wel indrukwekkend wat een paar aanpassingen kunnen betekenen voor je verbruik en opbrengst.
https://gathering.tweakers.net/forum/view_message/66185366theforestman schreef op donderdag 13 oktober 2022 @ 20:30:
[...]
Zo ik heb de max pump duty even aangepast naar 15l/pm en meteen al een stuk beter presterende installatie.
Draai nu met een Delta T van 4.
Ik las dat jij deze op variabel heb staan, waar kan je dat instellen?
Best wel indrukwekkend wat een paar aanpassingen kunnen betekenen voor je verbruik en opbrengst.
Panasonic 7kW J-Series Split + 190 liter SWW, 2750+2100Wp Oost-West
Met als resultaat dat de vloer snel in temperatuur daalt. Nu heb ik gezocht in de instellingen of het wijzigen is maar ik kan het niet vinden wie kan me hiermee helpen.
Klopt. Dat is helaas het geval, tenzij de temperatuur nog +1 graad hoger uitkomt. Dan stopt de pomp ook. Maar dat is inderdaad zonde van de energie die je liever in de vloer wil laten.Nieboer40 schreef op vrijdag 14 oktober 2022 @ 19:57:
Hier draait sinds enige tijd een WH-MXC09H3E8. De afgelopen dagen ben ik voor het eerst de woning aan het verwarmen. Het verwarmen wordt aangestuurd middels de Panasonic thermostaat dat bij de warmtepomp geleverd is. Ik stuur nog op ruimte temperatuur. Wat me opvalt is dat wanneer de ruimte temperatuur bereikt is en de thermostaat de warmtepomp uit schakelt de cv pomp van de warmtepomp blijft draaien.
Met als resultaat dat de vloer snel in temperatuur daalt. Nu heb ik gezocht in de instellingen of het wijzigen is maar ik kan het niet vinden wie kan me hiermee helpen.
De reden dat ik afgestapt ben destijds van de interne thermostaat. Ook omdat die maar per graad instelbaar is en de temp. sensor in de thermostaat hinderlijk verwarmd wordt door de thermostaat zelf en dus nooit nauwkeurig is.
Beste is gewoon op water temperatuur te laten lopen met een WAR instelling die past bij je woonhuis warmteverlies.
Maar dan stuur je zelf nog een aan/uit signaal lijkt me?thehog schreef op vrijdag 14 oktober 2022 @ 20:15:
[...]
Klopt. Dat is helaas het geval, tenzij de temperatuur nog +1 graad hoger uitkomt. Dan stopt de pomp ook. Maar dat is inderdaad zonde van de energie die je liever in de vloer wil laten.
De reden dat ik afgestapt ben destijds van de interne thermostaat. Ook omdat die maar per graad instelbaar is en de temp. sensor in de thermostaat hinderlijk verwarmd wordt door de thermostaat zelf en dus nooit nauwkeurig is.
Beste is gewoon op water temperatuur te laten lopen met een WAR instelling die past bij je woonhuis warmteverlies.
Dat is inderdaad zonde van de energie. Wanneer ik WAR instelling gebruik en de delta T wordt lager dan gewenst en de warmtepomp stopt dan de valt cv pomp wel uit? Is er ook nog een combinatie te maken met WAR en ruimte temperatuur sturing zodat de pomp wel uitvalt.thehog schreef op vrijdag 14 oktober 2022 @ 20:15:
[...]
Klopt. Dat is helaas het geval, tenzij de temperatuur nog +1 graad hoger uitkomt. Dan stopt de pomp ook. Maar dat is inderdaad zonde van de energie die je liever in de vloer wil laten.
De reden dat ik afgestapt ben destijds van de interne thermostaat. Ook omdat die maar per graad instelbaar is en de temp. sensor in de thermostaat hinderlijk verwarmd wordt door de thermostaat zelf en dus nooit nauwkeurig is.
Beste is gewoon op water temperatuur te laten lopen met een WAR instelling die past bij je woonhuis warmteverlies.
Kan dat bijvoorbeeld met de PAW-A2W
wat een geheim agent toch allemaal niet moet doen om incognito op zijn werk te verschijnen
Via een warmtepomp die buiten in de kou staat. Dat lijkt me toch niet bijdragen aan het geheel.flippy schreef op vrijdag 14 oktober 2022 @ 21:12:
je verliest geen warmte, het doorpompen zorgt er alleen voor dat de warmte word verdeeld over de vloer
dat valt wel mee. in de kast is het windstil dus echt veel afgifte is er niet. helemaal niet op vloerverwarmingtemperaturen. als hij veel afslaat is de stooklijn toch niet goed. dan kan je beter kijken of je die niet wat verder omlaag zet.MikeyMan schreef op vrijdag 14 oktober 2022 @ 21:20:
[...]
Via een warmtepomp die buiten in de kou staat. Dat lijkt me toch niet bijdragen aan het geheel.
niet vergeten dat je dat verlies zoizo hebt ook als de machine loopt.
[ Voor 6% gewijzigd door flippy op 14-10-2022 21:32 ]
wat een geheim agent toch allemaal niet moet doen om incognito op zijn werk te verschijnen
Ja ik wel via heishamon natuurlijkMikeyMan schreef op vrijdag 14 oktober 2022 @ 20:28:
[...]
Maar dan stuur je zelf nog een aan/uit signaal lijkt me?
Ben ik niet helemaal met je eens. Je bent sowieso de warmtewisselaar aan het warm houden wat weer afgeeft aan de gassen (die op dat moment niet rondgepompt worden, maar toch)..En natuurlijk de pomp zelf die best veel energie verbruikt.flippy schreef op vrijdag 14 oktober 2022 @ 21:31:
[...]
dat valt wel mee. in de kast is het windstil dus echt veel afgifte is er niet. helemaal niet op vloerverwarmingtemperaturen. als hij veel afslaat is de stooklijn toch niet goed. dan kan je beter kijken of je die niet wat verder omlaag zet.
niet vergeten dat je dat verlies zoizo hebt ook als de machine loopt.
En als het water onder de temperatuur komt van de opgewarmde vloer dan koelt hij daarmee de vloer ook nog eens af.
Je kan beter de pomp uitzetten en daarmee het beetje warme water nog lekker de vloer warm houden.
Als je geen boiler hoeft te verwarmen kan je de thermostaat op het externe contact zetten dan gaat alles uit. Met sww gaat dat niet werken. Uit is uit.Nieboer40 schreef op vrijdag 14 oktober 2022 @ 19:57:
Hier draait sinds enige tijd een WH-MXC09H3E8. De afgelopen dagen ben ik voor het eerst de woning aan het verwarmen. Het verwarmen wordt aangestuurd middels de Panasonic thermostaat dat bij de warmtepomp geleverd is. Ik stuur nog op ruimte temperatuur. Wat me opvalt is dat wanneer de ruimte temperatuur bereikt is en de thermostaat de warmtepomp uit schakelt de cv pomp van de warmtepomp blijft draaien.
Met als resultaat dat de vloer snel in temperatuur daalt. Nu heb ik gezocht in de instellingen of het wijzigen is maar ik kan het niet vinden wie kan me hiermee helpen.
WH-MDC09J3E5 + ITHO AMBER 9.5. 26x245 WP Panelen. WP boiler 200L EV I3. Duurzaamheid coach NL gemeenten.
Stuur je de warmtepomp uit middels het set1 heatpump on/off. Als er warmte vraag is uit het boilervat schakelt de warmtepomp dan nog wel in. Zelfde geld voor de anti freeze functie? Dat wordt dan wat programeren.thehog schreef op vrijdag 14 oktober 2022 @ 21:56:
[...]
Ja ik wel via heishamon natuurlijkAls het te warm wordt gaat hij uit.
Helaas ik heb een boiler.Carboy54 schreef op vrijdag 14 oktober 2022 @ 22:12:
[...]
Als je geen boiler hoeft te verwarmen kan je de thermostaat op het externe contact zetten dan gaat alles uit. Met sww gaat dat niet werken. Uit is uit.
Carboy54 schreef op vrijdag 14 oktober 2022 @ 22:12:
[...]
Als je geen boiler hoeft te verwarmen kan je de thermostaat op het externe contact zetten dan gaat alles uit. Met sww gaat dat niet werken. Uit is uit.
het is beter om gewoon de HCNL contacten te gebruiken. dan gaat hij gewoon netjes aan en uit en blijft de rest werken zoals de antivriesmodus en SWW bedrijf.
je zou bijna zeggen dat ze er rekening mee hebben gehouden....
de external control is exact dat, voor als je een GBS, cascadesysteem, een energiebegrenzingssyteem van de energiemaatschappij of iets in die trand waarbij je gewoon het ding uit wilt hebben/houden.
[ Voor 34% gewijzigd door flippy op 14-10-2022 22:27 ]
wat een geheim agent toch allemaal niet moet doen om incognito op zijn werk te verschijnen
Ik heb SWW met een wpb. De external control kan ik schakelen met een WiFi relais en daarmee ligt voor mij de hele home control binnen bereik zonder kennis voor het maken van scripts. En als de buitentemperatuur of welke temperatuur dan ook te laag wordt, schakelt het Wifi relais de Wp weer aan.flippy schreef op vrijdag 14 oktober 2022 @ 22:20:
[...]
[...]
het is beter om gewoon de HCNL contacten te gebruiken. dan gaat hij gewoon netjes aan en uit en blijft de rest werken zoals de antivriesmodus en SWW bedrijf.
je zou bijna zeggen dat ze er rekening mee hebben gehouden....
de external control is exact dat, voor als je een GBS, cascadesysteem, een energiebegrenzingssyteem van de energiemaatschappij of iets in die trand waarbij je gewoon het ding uit wilt hebben/houden.
Ik regel de WAR nu simpel na met automatisch shiften. Dat vind ik veel comfortabeler dan naregeling met een externe thermostaat. Bij autoshiften toert de Wp geleidelijk op en af en gaat eventueel helemaal uit als door bijvoorbeeld de zon de kamertemperatuur boven een grens oploopt. Vooral het afwezig zijn van vertraging bij het weer aangaan van de Wp is top.
Voor de duidelijkheid, de regeling gaat middels het nauwkeurig meten van de kamertemperatuur niet gekoppeld aan een thermostaat.
[ Voor 5% gewijzigd door t.oswald op 15-10-2022 00:35 ]
WH-MDC05H3E5, 5600 Wp zonnepanelen, 2 infrarood bad- en werkkamer, SWW Auer Edel water 100L, Daikin 2MXM50M9 airco met FTXM35N en FTXM20N
Automatisch shiften via IFTTT met de cloud module?t.oswald schreef op zaterdag 15 oktober 2022 @ 00:33:
[...]
Ik heb SWW met een wpb. De external control kan ik schakelen met een WiFi relais en daarmee ligt voor mij de hele home control binnen bereik zonder kennis voor het maken van scripts. En als de buitentemperatuur of welke temperatuur dan ook te laag wordt, schakelt het Wifi relais de Wp weer aan.
Ik regel de WAR nu simpel na met automatisch shiften. Dat vind ik veel comfortabeler dan naregeling met een externe thermostaat. Bij autoshiften toert de Wp geleidelijk op en af en gaat eventueel helemaal uit als door bijvoorbeeld de zon de kamertemperatuur boven een grens oploopt. Vooral het afwezig zijn van vertraging bij het weer aangaan van de Wp is top.
Voor de duidelijkheid, de regeling gaat middels het nauwkeurig meten van de kamertemperatuur niet gekoppeld aan een thermostaat.
WH-MDC09J3E5 + ITHO AMBER 9.5. 26x245 WP Panelen. WP boiler 200L EV I3. Duurzaamheid coach NL gemeenten.
Je moet dan ook de hcnl gebruiken. Dan blijft ook de zaken die nodig zijn zoals de carterverwarming gewoon doorwerken. Je moet de external control zien als hoofdschakelaar terwijl je hem nu gebruikt als thermostaatingang. Daar is die hcnl voor. Us gewoon de draadjes van je wifi relais op de H en L zetten. Dan stopt de pomp ook netjes als je vraag stopt met even nadraaien van je waterpomp en dergelijke en toert de compressor netjes af ipv patsboem uit.t.oswald schreef op zaterdag 15 oktober 2022 @ 00:33:
[...]
Ik heb SWW met een wpb. De external control kan ik schakelen met een WiFi relais en daarmee ligt voor mij de hele home control binnen bereik zonder kennis voor het maken van scripts. En als de buitentemperatuur of welke temperatuur dan ook te laag wordt, schakelt het Wifi relais de Wp weer aan.
Ik regel de WAR nu simpel na met automatisch shiften. Dat vind ik veel comfortabeler dan naregeling met een externe thermostaat. Bij autoshiften toert de Wp geleidelijk op en af en gaat eventueel helemaal uit als door bijvoorbeeld de zon de kamertemperatuur boven een grens oploopt. Vooral het afwezig zijn van vertraging bij het weer aangaan van de Wp is top.
Voor de duidelijkheid, de regeling gaat middels het nauwkeurig meten van de kamertemperatuur niet gekoppeld aan een thermostaat.
[ Voor 5% gewijzigd door flippy op 15-10-2022 08:12 ]
wat een geheim agent toch allemaal niet moet doen om incognito op zijn werk te verschijnen
Dit topic is gesloten.