Gas besparen door middel van CV tuning deel III Vorige deel Overzicht Laatste deel

Dit topic is onderdeel van een reeks. Ga naar het meest recente topic in deze reeks.

Pagina: 1 ... 50 ... 114 Laatste
Acties:
  • 897.504 views

Acties:
  • 0 Henk 'm!

  • dunklefaser
  • Registratie: Oktober 2012
  • Laatst online: 00:35

dunklefaser

Point Of KnowReturn

bert pit schreef op vrijdag 3 december 2021 @ 10:04:
[...]


Ik vermoed dat hier een gemiddelde installatie is gebruikt zoals deze gemiddeld door een installateur wordt opgeleverd. Dat is wat anders dan een installatie van een enhousiaste tweaker die niet erg vindt dat er bij -10 en windkracht 7 wellicht even een instellinkje moet worden aangepast ;)
Nou ja - als ik lees wat er onder conclusie staat heb ik niet veel vertrouwen in de capaciteiten van deze specifieke installateur ook betreft het misschien een zgn. gemiddelde installatie.
Voor 2017 kon je hiermee blijkbaar nog bij installateurszaken.nl scoren, maar echt serieus zou ik het verhaal niet n(o)emen, gedegen onderzoek is het zeker niet.

Ondertussen moet de installatiebranche sowieso wat beter leren rekenen, anders wordt dat met de warmtepompen niets, met het motto:
"cv-ketel met fabrieksopstellingen ophangen - past altijd en warm wordt het sowieso"
kom je met de stijgende energieprijzen niet meer betrouwbaar over en bij mij niet meer in het verwarmingshok. En ik ben waarschijnlijk niet eens een echte tweaker, tenminste heb ik nog niet ad-hoc even een instellinkje bij -12°C hoeven aan te passen.

Nobody is perfeckt - But who wants to be Nobody? - Vrijwillig Energycoach Fiat LUXus! - Some Insights


Acties:
  • 0 Henk 'm!

  • Wolfram55
  • Registratie: December 2016
  • Nu online
Blihi schreef op vrijdag 3 december 2021 @ 12:54:
Die piekjes zie ik hier helemaal niet. Dus ja, die vind ik bijzonder.

Dat is geen tapvraag, want dan zou je de Tset ook omhoog zien gaan en/of de flowmeter omhoog zien gaan. Ik snap dus niet helemaal waar dit vandaan komt.
Wat bedoel je met Tset & de flowmeter?
Heb ik die ?
Het lijkt er in ieder geval wel op dat hier de oorzaak zit van jouw code 1: Er wordt iets vreemds geregistreerd in alle sensoren en daar reageert de ketel op.
Dat het mijn code-1 "probleem" is vrees ik dan weer niet ... omdat ik het pas 2x gezien heb. Vandaag en gisteren. Daarvoor liep de temperatuur heel rustig op en bleef binnen de 5° boven Setpoint. Daardoor een heel rustig stookbeeld.
De sensor bovenin lijkt dus ineens een piek te geven. (Bij de XTreme wordt de aanvoer op de buis gemeten, niet in de brander). Je zou eens kunnen proberen om de twee sensoren om te wisselen van plaats (natuurlijk ook opnieuw in de kabelboom prikken) en kijken of je nu andere metingen krijgt.
Ik ga het in de gaten houden en als het nu vaker voorkomt zal ik die sensoren eens omprikken.
Thx

Acties:
  • 0 Henk 'm!

  • Wolfram55
  • Registratie: December 2016
  • Nu online
offtopic:
Wat zien we hier ......
Is het een bos of zijn het bomen ?
Heb medelijden met ons 8)

Acties:
  • 0 Henk 'm!

  • Wolfram55
  • Registratie: December 2016
  • Nu online
Kan ik pendelen simuleren met een systeem met alleen eclipsjes?
Maak het graag duidelijk aan de hand van plaatjes.
Feitelijk inzichtelijk.

Acties:
  • 0 Henk 'm!

  • cville
  • Registratie: Juni 2012
  • Laatst online: 25-10 16:57
Blihi schreef op vrijdag 3 december 2021 @ 08:14:
In combinatie met bovenstaande is deze ook wel interessant:

[Afbeelding]

Dit plaatje kan iedereen gemakkelijk zelf maken door de gasmeterstanden dagelijks bij te houden. Dat doet jouw energieleverancier al voor je en die kun je daar meestal opvragen.
Mooi plaatje; komt me bekend voor. Ik doe het bijna op dezelfde manier - zie hieronder.

Verschillen die me opvielen:
- jij hebt een fantastische R2 (0.84). Ik kom niet boven de 0.65 voor dit jaar en tot nu toe
- ik trek wel iedere dag het gasverbruik voor SWW eraf, gebaseerd op het gemiddelde dagverbruik gedurende de zomermaanden
- ik neem ook nog de zoninstraling mee, die in onze woning (een bungalow) vooral in het voor en najaar en grote invloed heeft.

Afbeeldingslocatie: https://tweakers.net/i/WMoiCatc2hlkBZPe4qtcFz92ePg=/800x/filters:strip_exif()/f/image/xDrkh7Oj52WMko7CqQvysrQy.png?f=fotoalbum_large

12.090kWp → 40 panelen → oost/zuid/west | Tibber | EV


Acties:
  • 0 Henk 'm!

  • dunklefaser
  • Registratie: Oktober 2012
  • Laatst online: 00:35

dunklefaser

Point Of KnowReturn

@Blihi Wat mij bij het plaatje in jouw bijdrage weer opvalt zijn de "stookgrenzen"
uit de geëxtrapoleerde metingen en vooral uit de warmteverliesberekeningen.

Zou je niet verwachten dat je al enkele graden onder jouw gemiddelde kamertemperaturen
niet meer hoeft te stoken? - Ik weet natuurlijk niet wat de randvoorwaarden (=kamertemperaturen) bij de warmteverliesbrekeningen waren.

- Ik zou bij een enigszins geïsoleerde woning een stookgrens ergens tussen de 13°C en 16°C verwachten,
zie hierboven.

@cville Wij hadden het hier al over. Ik selecteer voor een regressie heel selectief (donker) grijze dagen met weinig wind en mogelijkst constante buitentemperaturen < 5°C. Uiteraard trek ik het verbruik voor sww eerst af.
Als je een ketel met boilervaatje hebt is het warmteverlies in de winter groter dan in de zomer,
verder is de koudwatertemperatuur soms erg verschillend tussen zomer en winter,
bij mij ca. 8°C in de winter en ca. 16 - 18°C in de zomer (soms ook hoger).

[ Voor 28% gewijzigd door dunklefaser op 03-12-2021 14:21 ]

Nobody is perfeckt - But who wants to be Nobody? - Vrijwillig Energycoach Fiat LUXus! - Some Insights


Acties:
  • 0 Henk 'm!

  • cville
  • Registratie: Juni 2012
  • Laatst online: 25-10 16:57
dunklefaser schreef op vrijdag 3 december 2021 @ 14:10:

@cville Wij hadden het hier al over. Ik selecteer voor een regressie heel selectief (donker) grijze dagen met weinig wind en mogelijkst constante buitentemperaturen < 5°C. Uiteraard trek ik het verbruik voor sww eerst af.
Als je een ketel met boilervaatje hebt is het warmteverlies in de winter groter dan in de zomer,
verder is de koudwatertemperatuur soms erg verschillend tussen zomer en winter,
bij mij ca. 8°C in de winter en ca. 16 - 18°C in de zomer (soms ook hoger).
Voor de duidelijkheid: mijn commentaar was bedoeld voor @Blihi die aangaf geen correctie voor SWW te doen.

EDIT: dat van de koudwatertemperatuur was mij ook al eens opgevallen. Ik ga hier eens een aparte meting voor doen (het gasverbruik; de water temperatuur heb ik al). Bedankt voor de hint.

[ Voor 11% gewijzigd door cville op 03-12-2021 14:48 ]

12.090kWp → 40 panelen → oost/zuid/west | Tibber | EV


Acties:
  • 0 Henk 'm!

  • Blihi
  • Registratie: Juni 2018
  • Laatst online: 09-10 15:42
dunklefaser schreef op vrijdag 3 december 2021 @ 14:10:
@Blihi Wat mij bij het plaatje in jouw bijdrage weer opvalt zijn de "stookgrenzen"
uit de geëxtrapoleerde metingen en vooral uit de warmteverliesberekeningen.

Zou je niet verwachten dat je al enkele graden onder jouw gemiddelde kamertemperaturen
niet meer hoeft te stoken? - Ik weet natuurlijk niet wat de randvoorwaarden (=kamertemperaturen) bij de warmteverliesbrekeningen waren.

- Ik zou bij een enigszins geïsoleerde woning een stookgrens ergens tussen de 13°C en 16°C verwachten,
zie hierboven.
Ja, die opmerking heb ik al vaker gehad. De rode lijn heeft een stookgrens van 4.3589/.2477 = 17.6 graden. De blauwe zelfs bij 19.8 graden. Als ik corrigeer voor warm water gebruik en er per dag 0.48 m3 gas afhaal kom ik op een stookgrens van 18.9 (dat is het gasverbruik gemiddeld per dag over de zomermaanden)

Toch komen die berekende waardes gewoon uit die eerder aangehaalde tool. Die heb ik dus niet zelf verzonnen. Daar vul je een gewenste temperatuur in bij een bepaalde buitentemperatuur en daar komen deze grafieken uit. Ik ben het met je eens dat het vreemd is. Er zit wel een constante factor in die tool die "opwarmen thermische massa" heet. Dus wellicht dat daar het verschil vandaan komt. Als ik die constante er af haal krijg ik grafieken die mooier passen bij de lineaire trendlijnen.
cville schreef op vrijdag 3 december 2021 @ 13:52:
[...]


Mooi plaatje; komt me bekend voor. Ik doe het bijna op dezelfde manier - zie hieronder.

Verschillen die me opvielen:
- jij hebt een fantastische R2 (0.84). Ik kom niet boven de 0.65 voor dit jaar en tot nu toe
- ik trek wel iedere dag het gasverbruik voor SWW eraf, gebaseerd op het gemiddelde dagverbruik gedurende de zomermaanden
- ik neem ook nog de zoninstraling mee, die in onze woning (een bungalow) vooral in het voor en najaar en grote invloed heeft.

[Afbeelding]
Met de correctie voor warm water is de R2 waarde 0.62, dus dat zou best kunnen. Overigens was de R2 waarde over seizoen 20/21 voor de dagmetingen ook 0.79. Voor de twee-uurs metingen was het 0.40.

De zon-instraling zou ik hier ook nog in kunnen verwerken. Ik heb zonnepanelen in drie windrichtingen, ook met metingen per 30 seconde, dus op zich heb ik die data wel. Goed kans dat met die informatie de stooklijn opschuift richting de berekende waardes.

WP: Toshiba Estia 8kW split HWT-801H(R)W-E + HWT-1101 binnenunit met 300 liter SWW tank. PV: 4 strings, totaal 12590 Wp


Acties:
  • 0 Henk 'm!

  • Blihi
  • Registratie: Juni 2018
  • Laatst online: 09-10 15:42
Wolfram55 schreef op vrijdag 3 december 2021 @ 13:22:
[...]


offtopic:
Wat zien we hier ......
Is het een bos of zijn het bomen ?
Heb medelijden met ons 8)
Dit is een bos vol bomen :)

WP: Toshiba Estia 8kW split HWT-801H(R)W-E + HWT-1101 binnenunit met 300 liter SWW tank. PV: 4 strings, totaal 12590 Wp


Acties:
  • 0 Henk 'm!

  • Blihi
  • Registratie: Juni 2018
  • Laatst online: 09-10 15:42
Wolfram55 schreef op vrijdag 3 december 2021 @ 13:19:
[...]


Wat bedoel je met Tset & de flowmeter?
Heb ik die ?
Tset staat in je grafiek. Dat is de gevraagde temperatuur van het water, het setpoint vanuit de thermostaat. De flow moet je volgens mij ook uit de ketel kunnen halen. Dat is het aantal liters water per minuut als er tapwatervraag is. Als het goed is meet de ketel dat (althans, er zit een sensor voor in).
Dat het mijn code-1 "probleem" is vrees ik dan weer niet ... omdat ik het pas 2x gezien heb. Vandaag en gisteren. Daarvoor liep de temperatuur heel rustig op en bleef binnen de 5° boven Setpoint. Daardoor een heel rustig stookbeeld.
Mooi. Dan had ik dat verkeerd begrepen.
Ik ga het in de gaten houden en als het nu vaker voorkomt zal ik die sensoren eens omprikken.
Thx

WP: Toshiba Estia 8kW split HWT-801H(R)W-E + HWT-1101 binnenunit met 300 liter SWW tank. PV: 4 strings, totaal 12590 Wp


Acties:
  • 0 Henk 'm!

  • Wolfram55
  • Registratie: December 2016
  • Nu online
Blihi schreef op vrijdag 3 december 2021 @ 15:15:
Tset staat in je grafiek. Dat is de gevraagde temperatuur van het water, het setpoint vanuit de thermostaat.
Dan begrijp ik je :)
De flow moet je volgens mij ook uit de ketel kunnen halen. Dat is het aantal liters water per minuut als er tapwatervraag is. Als het goed is meet de ketel dat (althans, er zit een sensor voor in).
Zal eens kijken.
Kan iig wel de tapvraag opvragen ja. Het aantal liters klinkt me niet bekend in de oren.


Zit nog even te kijken.
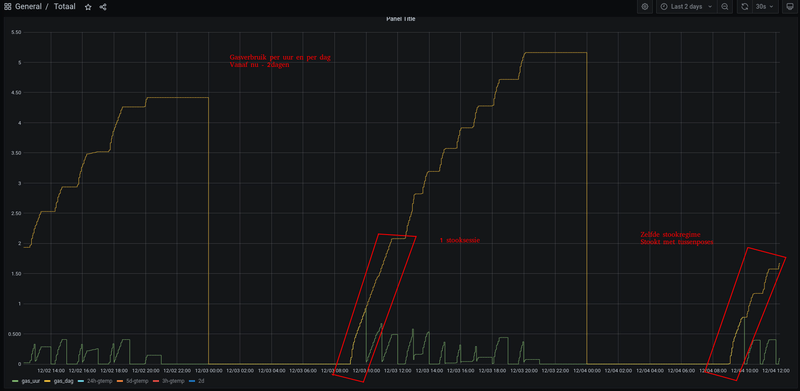
Maar als ik verder inzoom zie ik bij de ionisatie (wat de verbranding is als ik t goed begrijp) naar 0 gaat (opeens).
Dit lijkt me vreemd.

Afbeeldingslocatie: https://tweakers.net/i/hgkkBvsq8cdrm8DM_kMhQfilYfQ=/800x/filters:strip_exif()/f/image/T5Unr4WxDktILP4myjRpAf20.png?f=fotoalbum_large

Acties:
  • 0 Henk 'm!

  • Blihi
  • Registratie: Juni 2018
  • Laatst online: 09-10 15:42
Wat ik zie is: ionisatie valt weg om 10:38:45, ofwel de brander valt uit. De ventilator toert op naar 3200 toeren, ontsteekt weer en valt dan terug naar 0 op 10:39:45.

Het zou heel goed kunnen dat dit een soort naventilatie is. Bij het uitvallen van de brander wordt de kamer nog even met extra lucht gevuld en ontstoken om zo alle restjes gas te verbranden ofzo. De gaskraan gaat dicht op 10:38:45.

WP: Toshiba Estia 8kW split HWT-801H(R)W-E + HWT-1101 binnenunit met 300 liter SWW tank. PV: 4 strings, totaal 12590 Wp


Acties:
  • 0 Henk 'm!

  • Jaer288
  • Registratie: Mei 2005
  • Laatst online: 22-10 14:59
Vrij recent een woning gekocht. Vandaag druk bezig geweest met buisisolatie. Nu hebben we in de trapkast een verdeler, waarvandaan drie aanvoer- en retourleidingen gaan. Allen worden warm, echter hebben we maar twee radiatoren. Als ik de originele bouwtekeningen bekijk mis ik een radiator in de keuken. Vermoed dat de vorige bewoners hebben weggehaald. Op die plek stond hun grote servieskast. Zou het verstandig zijn deze af te doppen bij de verdeler? Of levert het niets op wat betreft CV tuning en ik me beter richten op belangrijkere zaken (inregelen radiatoren)

Acties:
  • +1 Henk 'm!

  • Blihi
  • Registratie: Juni 2018
  • Laatst online: 09-10 15:42
Waarom wordt die derde buis warm dan? Als de radiator weg is zou je verwachten dat die buizen afgedopt zijn (en dus niet warm worden). Kun je de uiteindes van die leidingen nergens vinden? Zit er geen plintverwarming in de keuken?

WP: Toshiba Estia 8kW split HWT-801H(R)W-E + HWT-1101 binnenunit met 300 liter SWW tank. PV: 4 strings, totaal 12590 Wp


Acties:
  • 0 Henk 'm!

  • Leipo
  • Registratie: November 2000
  • Niet online
mogelijk zijn de losse buizen met elkaar verbonden en heb je nu een soort van ongeregelde bypass die de boel in de war kan schoppen.
kan dus verstandig zijn om ze af te doppen
kan ook zijn dat je keuken wel iets minder warm wordt: de buizen verwarmen nu tenslotte toch een deel van je vloer/muur/waar ze ook maar in liggen :P

Acties:
  • 0 Henk 'm!

  • dunklefaser
  • Registratie: Oktober 2012
  • Laatst online: 00:35

dunklefaser

Point Of KnowReturn

Blihi schreef op vrijdag 3 december 2021 @ 10:51:
Nee, een minimaal vermogen heeft niets met de temperatuur te maken. Een relatie tussen vermogen, pompsnelheid en temperatuurverschil is er wel.

Een leuke site om mee te rekenen is deze: https://zonnecollector-info.nl/nl/deltat.html

Hieruit volgt bijvoorbeeld: Als de ketel 3.862 kW vermogen levert bij een retour van 30 en een aanvoer van 35 graden, dan moet de pomp 647.34 liter per uur verpompen.
De berekening op de genoemde website is waarschijnlijk niet helemaal correct.
Volgens deze tabel is de gemiddelde warmtecapaciteit van water tussen 30°C en 35°C
4,1784 kJ/(kg K) = 1,1607 kWh/(kg K). Hiermee wordt de rekening als volgt:
3,862 kW/ (5 K x 1,1607 kWh/kg K) = 665,46 kg/h
flow = 668,92 l/h (gemiddelde dichtheid water 0,9948 kg/l
Toch een afwijking van -3,23% in de flow
Als we al met zoveel significante cijfers rekenen O-) .

P.S.: Trouwens warmtemeters zoals de bekende Kamstrup's doen deze berekeningen intern via passende tabellen.

Nobody is perfeckt - But who wants to be Nobody? - Vrijwillig Energycoach Fiat LUXus! - Some Insights


Acties:
  • 0 Henk 'm!

  • KoningPaulus
  • Registratie: Mei 2010
  • Laatst online: 25-10 13:48
Inmiddels wat testjes verder in huis, maar ben er nog niet helemaal uit wat er nu anders moet.

Initieel begonnen met het aanpassen van de Intergas 36/30 van/naar:
Minimaal vermogen (c) van 30% naar 25%
Maximaal vermogen (3) van 70% naar 28%
Pompsnelheid (c.) van 40% naar 25%
Pompsnelheid (3.) van 80% naar 28

Met deze instellingen werd het gasverbruik echter niet lager.
Met pompsnelheden verhoogd tot minimum 40% en max 80% ging de ketel iedere keer maximaal pompen op 80%. De verwarmingen gingen er door suizen en leek tamelijk lang door te stoken wanneer het niet nodig was. Met als gevolg een iets hogere aanvoertemp maar met name hogere retour temp.

Dat was met:
Minimaal vermogen (c) van 30% naar 25%
Maximaal vermogen (3) van 70% naar 28%
Pompsnelheid (c.) van 25% naar 40%
Pompsnelheid (3.) van 28% naar 80%

De instellingen die ik er nu sinds begin deze week heb gezet zijn:
Minimaal vermogen (c) van 25% naar 25%
Maximaal vermogen (3) van 28% naar 40%
Pompsnelheid (c.) van 25% naar 30%
Pompsnelheid (3.) van 28% naar 40%

Echter, ik loop nu voor de 2e keer tegen code '1' aan, oftewel maximum bereikt. Hierdoor blijft de ketel dus de hele (middag in dit geval) tijd doorstoken. Wel op lage temperatuur.
Normaliter is de aanvoertemp. tussen de 40 en 48 graden (uitgelezen op de ketel) en retour 30-36 graden.
Echter, loopt dus soms op richting 60 aanvoer en 40 retour.
Aanvoertemp is in alle scenario's 60 graden (komt van de fabrieksstandaard 80).
Deze code '1' heb ik overigens niet gehad met de minimale instellingen (de instellingen waar ik mee begon).

Niks veranderd in de tussentijd aan de stand van de radiatoren, alles wat verwarmd moet staat ver genoeg open, vvw thermostaatknop op 38, constante druk op de vvw op laag.

Wat is wijsheid? Pompsnelheid wederom omhoog? Of weer terug naar de minimale instellingen? Of de aanvoertemp. omhoog (al lijkt me dit niet wenselijk?)
Idealiter wil ik toewerken naar een aanvoertemp van 50 graden, omdat dat in dit goed geisoleerde huis prima moet kunnen vgm.
(vvw pomp schakelaar eco hvy komt morgen overigens binnen, hopelijk 'verstoort' dat de instellingen verder niet
Daarover nog 1 aanvullende vraag; icm een schakelaar als deze, maakt het dan nog uit of je vvwpomp op de hoogste of laagste stand staat?)

Ik wil daarnaast namelijk de ruimtes die doordeweeks verwarmd worden (2 kamers met enkelwandige radiatoren), in de weekenden dicht draaien, omdat die kamers dan niet verwarmd hoeven. Maar zorgt dit dan niet juist voor extra issues qua vermogen/pompsnelheid balans etc?

Hoor graag jullie tips.

[ Voor 8% gewijzigd door KoningPaulus op 03-12-2021 17:20 ]

4.320WP | 2x MHI SRK/SRC 35 ZS-W


Acties:
  • 0 Henk 'm!

  • Blihi
  • Registratie: Juni 2018
  • Laatst online: 09-10 15:42
Ik denk dat het handig is om even iets meer informatie te geven over het afgiftesysteem (combinatie radiatoren en vloerverwarming? Is er zoneregeling?) en over de thermostaten en over de ingestelde temperaturen.

Een aanvoertemperatuur van 60 graden halen terwijl 40 ingesteld is als maximum mag niet gebeuren. Maar je zegt nergens wat de instellingen zijn en wat de thermostaat vraagt.

WP: Toshiba Estia 8kW split HWT-801H(R)W-E + HWT-1101 binnenunit met 300 liter SWW tank. PV: 4 strings, totaal 12590 Wp


Acties:
  • 0 Henk 'm!

  • KoningPaulus
  • Registratie: Mei 2010
  • Laatst online: 25-10 13:48
Blihi schreef op vrijdag 3 december 2021 @ 17:21:
Ik denk dat het handig is om even iets meer informatie te geven over het afgiftesysteem (combinatie radiatoren en vloerverwarming? Is er zoneregeling?) en over de thermostaten en over de ingestelde temperaturen.

Een aanvoertemperatuur van 60 graden halen terwijl 40 ingesteld is als maximum mag niet gebeuren. Maar je zegt nergens wat de instellingen zijn en wat de thermostaat vraagt.
Situatie:
70m2 beneden vvw, waar dus ook de thermostaat hangt (Honeywell round modulation). Boven worden alleen de 2 thuiswerkkamertjes en de badkamer verwarmd middels enkele paneel radiatoren zonder thermostaatkraan. De 2 andere kamers worden niet verwarmd.
2-onder-1 kap, bouwjaar 2002, HR+,++ (vgm gewoon ++ dus, kon de specificatie niet vinden online), verder goed geisoleerd.
VVW pomp is een Grundfos Alpha2L 15-60 BP. Staat ingesteld op continue stand 3 (laagste) (stond op hoogste) en de thermostaat knop van de vloerverwarming staat nav dit forum inmiddels op 38. Bypass aanwezig.

Stookregime in huis is vrij minimaal:
Sochtends van 17,5 of 18 naar 18,5. Savonds naar 19. Telkens handmatig met een halve graad omhoog. Regelmatig doe ik hem even een tijdje terug smiddags naar 17,5, maar de temperatuur in de woonkamer zakt smiddags niet. Ketel lijkt los daarvan nog wel vrij lang (weliswaar laag) door te stoken. In de nacht zakt de temperatuur dus van 19 naar 18 of 17,5ish, afhankelijk van het weer buiten.

4.320WP | 2x MHI SRK/SRC 35 ZS-W


Acties:
  • 0 Henk 'm!

  • mlo
  • Registratie: Juli 2010
  • Laatst online: 22-10 20:41

mlo

Blihi schreef op vrijdag 3 december 2021 @ 08:14:
Dit plaatje kan iedereen gemakkelijk zelf maken door de gasmeterstanden dagelijks bij te houden. Dat doet jouw energieleverancier al voor je en die kun je daar meestal opvragen.
Interessant om ook eens te maken voor mijn situatie. Ik houd de gas stand al dagelijks bij. Waar haal jij de gemiddelde 24uur temperatuur vandaan?

Acties:
  • 0 Henk 'm!

  • Blihi
  • Registratie: Juni 2018
  • Laatst online: 09-10 15:42
Van de sensor in de airco op het dak, of van de sensor in de CV ketel :).

Maar het knmi heeft dat soort data volgens mij ook wel ergens.

WP: Toshiba Estia 8kW split HWT-801H(R)W-E + HWT-1101 binnenunit met 300 liter SWW tank. PV: 4 strings, totaal 12590 Wp


Acties:
  • 0 Henk 'm!

  • Fantastic_fox
  • Registratie: Maart 2010
  • Laatst online: 00:24
@mlo eventueel kun ie hier de data ook vinden als je een binnentemp gebruikt heb je de graaddagen en kun je mbv de binnentemp de buitentemp berekenen

https://www.degreedays.net/

APS QS1 en Y600 3*340w 38graden en 3*340w 20Graden alles naar het Oosten 92 graden. Zuid set sma sunnyboy 2100b 8*255w 38 graden 178graden zuid || Warmtepomp onder cnstructie Panasonic MDC 9kw j-series enkel radiatoren maar lage temperaturen


Acties:
  • 0 Henk 'm!

  • qwasd
  • Registratie: September 2012
  • Laatst online: 23-10 01:17
leonbong schreef op vrijdag 3 december 2021 @ 11:19:
Voor dat soort hoge flows is eigenlijk een eclipse (dynamische kraan) onzin.

Een dynamsiche kraan heeft met name een voordeel als je relatief kleine flows (<100l/uur) wil om die goed te krijgen, zonder teveel afwijking.
Als je een flow van 200 l/uur nodig hebt maakt weinig uit of dit nou 190 of 220 l/uur is dus kan je net zo goed gewoon een V-exact II gebruiken.
Vandaag is alles aangesloten (Heimeier E-clipse kranen met Tado slimme radiatorknoppen).
De Heimeier E-clipse kranen zijn afgesteld volgens onderstaand lijstje:
  • Slaapkamer 2096 watt (75/65/20) type 22 1200x600: 11
  • 
Werkkamer 1217 watt (75/65/20) type 11 1200x600: 7
  • Slaapkamer 1217 watt (75/65/20) type 11 1200x600: 7
  • Keuken 1762 watt (75/65/20) type 22 1200x450: 9

  • Woonkamer 3523 watt (75/65/20) type 22 2400x450: 15
  • 
Gang 1132 watt (75/65/20) type 21 600x900: 7
Alles gaat goed behalve de slaapkamer met de 2096 watt radiator type 22 van 120x60 cm.
De Heimeier E-clipse staat op stand 11 maar nu hoor ik in deze slaapkamer enorme stromingsgeluiden.
In de rest van het huis geen last van deze geluiden.
Het helpt niet om de stand van de E-clipse hoger te zetten.
Lager helpt maar dan kom ik uit bij stand 1-2. (lijkt me ook niet de bedoeling?)

Ik heb een Remeha Avanta 28c en ik las dat de pompsnelheid verlagen nog wel eens kan helpen?
Deze staat echter al op stand 0 (low) en kan ik dus niet lager zetten.

Ook las ik dat een bypass kan helpen?
Wat dit precies inhoud moet ik me in gaan verdiepen.

Maar wat is het makkelijkste om nu te doen om dit op te lossen?
De Heimeier Eclipse vervangen voor bijvoorbeeld deze of een E-clipse 300?
Zou dat nog kunnen helpen?
En wat zijn de voordelen/nadelen?

Of de radiator vervangen?

Acties:
  • 0 Henk 'm!

  • leonbong
  • Registratie: Augustus 2002
  • Laatst online: 25-10 15:00
Eerst kan je ook proberen van die radiator het voetventiel een stuk dicht te draaien. Dan kan je de instelling van eclipse hetzelfde laten.

Waarschijnlijk lost dat het suizen al op.

Of
Een v-exact plaatsten hoef je alleen het binnenwerk te wisselen is namelijk hetzelfde kraanhuis.

[ Voor 71% gewijzigd door leonbong op 03-12-2021 20:48 ]


Acties:
  • 0 Henk 'm!

  • qwasd
  • Registratie: September 2012
  • Laatst online: 23-10 01:17
leonbong schreef op vrijdag 3 december 2021 @ 20:44:
Eerst kan je ook proberen van die radiator het voetventiel een stuk dicht te draaien. Dan kan je de instelling van eclipse hetzelfde laten.

Waarschijnlijk lost dat het suizen al op.

Of
Een v-exact plaatsten hoef je alleen het binnenwerk te wisselen is namelijk hetzelfde kraanhuis.
Dus de Tado knop er even af en voetventiel met inbus een stuk dichtdraaien?
Wat is het voordeel/nadeel hiervan?

Ik heb inderdaad dit topic even teruggelezen en zag dat je al eerder hebt aangegeven dat de binnenwerken verwisselbaar zijn van de E-clipse en de V-Exact. En zon binnenwerk, kun je die los kopen of moet ik dan bijvoorbeeld onderstaande kopen:
https://www.cvkoopjes.nl/...t-1-2-recht-heimeier.html
Hele CV installatie moet hiervoor wel weer leeg natuurlijk.
En op welke stand moet zon V-Exact dan staan?
Kun je dat ook weer berekenen met de app of een handleiding?
Of kan die dan volledig open?

En een Eclipse 300 is geen oplossing?

[ Voor 5% gewijzigd door qwasd op 03-12-2021 22:06 ]


Acties:
  • 0 Henk 'm!

  • leonbong
  • Registratie: Augustus 2002
  • Laatst online: 25-10 15:00
Zo’n binnenwerk kan je los kopen grofweg 10€ voor een v-exact II.

Acties:
  • 0 Henk 'm!

  • dunklefaser
  • Registratie: Oktober 2012
  • Laatst online: 00:35

dunklefaser

Point Of KnowReturn

@mlo Ik haal mijn weersdata van een betrouwbaar weerstation bij mij in de buurt op 800m hemelsbreed.
Via wunderground.com zijn door heel NL lokale weerstations (PWS = Personal Weather Station) te vinden, sommige registreren ook nog de solarinstraling en het fijnstof.
Additioneel berekent en registreert mijn lokaal weerstation "heat/cold degree days" (voorbeeld).
YMMV

Nobody is perfeckt - But who wants to be Nobody? - Vrijwillig Energycoach Fiat LUXus! - Some Insights


Acties:
  • 0 Henk 'm!

  • qwasd
  • Registratie: September 2012
  • Laatst online: 23-10 01:17
leonbong schreef op zaterdag 4 december 2021 @ 08:52:
Zo’n binnenwerk kan je los kopen grofweg 10€ voor een v-exact II.
Kan niet veel vinden maar toch deze gevonden. Is dat de juiste?
En op welke stand moet ik deze dan zetten?
Moet ik dat ook weer berekenen met de app?

Acties:
  • 0 Henk 'm!

  • Wolfram55
  • Registratie: December 2016
  • Nu online
Gasbesparen is een leuke bezigheid.
Zeker als je grote meetbare stappen zet.

Deze keer geen gedraai aan radiatoren of gepiel met instellingen aan de ketel.

Een aantal jaren geleden mijn referentieruimte verplaatst.
De thermostaat hing in een doorzonruimte op de 1e verdieping en die is verplaatst naar een ruimte die ik niet warm kreeg op de begane grond op het noorden (! met dus nooit zon !).
Ook een nieuwe thermostaat .... Chronotherm wireless.

Deze stond jaren eigenlijk niet op een vaste plaats tot een aantal jaren geleden toen het me duidelijk werd (hier) dat voor een stabiel binnenklimaat deze een vaste plaats nodig heeft.

Deze toen toch maar aan de muur opgehangen ..... netjes aan een binnenmuur, niet naast een deur en/of in een hoek.
Altijd in mijn achterhoofd gehad dat het misschien een probleem zou kunnen zijn dat de temperatuur van de muur de thermostaat zou beinvloeden ..... of-te-wel ....dat de thermostaat traag zou reageren vooral met opwarmen. De ruimte verwarmt nu eenmaal sneller op dan de muur.

Deze week een 2e dezelfde op de kop getikt (thermostaat) omdat mijn display kuren heeft en ik deze aan t repareren bent (stap voor stap ... maar dat is n ander verhaal).
Zag toen verschillen tussne de 2 thermostaten van zeker 1°C ..... !!!???

Gelukkig heb ik een aantal Xiaomi Mijia Bluetooth Thermometertjes met custom software erop die ik uitlees en ook in grafana kan bekijken (zie Mijia keuken & Mijia woonkamer)
Deze zijn +/- 0.1°C gelijk en kon dus de 2 goed vergelijken.
De nieuwe (2ehandse) wijkt af maar wat me opeens duidelijk werd is dat als ik die Mijia tegen de muur of er 1cm er vandaan plaatste dit 0.7°C verschil maakte. Er vanaf dus 0.7°C hoger.

Dat moet veel uitmaken in stookgedrag dacht ik.

En zie hier :

Afbeeldingslocatie: https://tweakers.net/i/Sk_DEjgiTUkjxldDh93hd6M-H_0=/800x/filters:strip_exif()/f/image/qxExbY7qAuM7GP8EL3qvyWmm.png?f=fotoalbum_large

Afbeeldingslocatie: https://tweakers.net/i/ROonky27ivLKSJL2eRGEriZaSak=/800x/filters:strip_exif()/f/image/gCn9FaGppmRaPG5oRag2BXcU.png?f=fotoalbum_large

Dit gaat dus een gelijkmatige temperatuur opleveren over de 3 verdiepingen.

En .......

Deze dag een behoorlijk lager gasverbruik ondanks dat de buitentemperatuur iets hoger is.
Verwacht tot een kleine 1m³ gas minder !!!!

Nu even nadenken of ik hem van de binnenmuur waar hij nu hangt verplaatst naar een ander soort binnenmuur.
Hij hangt nl nu aan een binnen/tussenmuur met de buren. Dat is wellicht geen echte binnenmuur maar dat weet ik nu dan ook weer :+

Jaren gedacht dat het temperatuurverschil op de verdiepingen te maken had met dat de begane grond koude gevoeliger was door de kruipruimte, grote schuifpui en 20jaar oude convectorput.

Extra aan t isoleren geweest in de kruipruimte aan de convectorput.
De convectorput aan de binnenkant opnieuw geisoleerd omdat er "gewoon" schuim als isolatie zat wat ik verdacht vond.

Afbeeldingslocatie: https://tweakers.net/i/NThTgdN3fqYAfpst9802QeZeZ7c=/800x/filters:strip_exif()/f/image/T4gKCk4LK1sKjD6ymhmla3YA.webp?f=fotoalbum_large


Afbeeldingslocatie: https://tweakers.net/i/lCOevl0AEfeP2zH3gAOPEzyU8ZQ=/x800/filters:sharpen(0.5,0.1,false):strip_exif()/f/image/p86PYOwcxjI4RF7XN3ugZ8fb.webp?f=fotoalbum_large

En buiten tegen de pui ook extra geïsoleerd.

Afbeeldingslocatie: https://tweakers.net/i/QIOzwI4lNDWC3n8TQFWBeRhzXE4=/x800/filters:sharpen(0.5,0.1,false):strip_exif()/f/image/yrDwx7gHdeESwDYo2pu7Kw0Z.webp?f=fotoalbum_large
Dit omdat in de winter op de bodem van de convectorput de temperatuur 13°C werd.
Wel na al dit is de temperatuur inmiddels dezer dagen wederom op de 13°C geweest dus al die energie is verspeeld geweest (lijikt).

Maar de temperatuur op de verschillende verdiepingen, iig de 1e 2 zijn gelijk.
Woning 330m³ en 3 lagen van 44m² (1996)

Conclusie: als je niet kan meten .......


Edit:Volume aangepast

[ Voor 24% gewijzigd door Wolfram55 op 05-12-2021 12:38 ]


Acties:
  • 0 Henk 'm!

  • KoningPaulus
  • Registratie: Mei 2010
  • Laatst online: 25-10 13:48
KoningPaulus schreef op vrijdag 3 december 2021 @ 17:02:
Inmiddels wat testjes verder in huis, maar ben er nog niet helemaal uit wat er nu anders moet.

Initieel begonnen met het aanpassen van de Intergas 36/30 van/naar:
Minimaal vermogen (c) van 30% naar 25%
Maximaal vermogen (3) van 70% naar 28%
Pompsnelheid (c.) van 40% naar 25%
Pompsnelheid (3.) van 80% naar 28

Met deze instellingen werd het gasverbruik echter niet lager.
Met pompsnelheden verhoogd tot minimum 40% en max 80% ging de ketel iedere keer maximaal pompen op 80%. De verwarmingen gingen er door suizen en leek tamelijk lang door te stoken wanneer het niet nodig was. Met als gevolg een iets hogere aanvoertemp maar met name hogere retour temp.

Dat was met:
Minimaal vermogen (c) van 30% naar 25%
Maximaal vermogen (3) van 70% naar 28%
Pompsnelheid (c.) van 25% naar 40%
Pompsnelheid (3.) van 28% naar 80%

De instellingen die ik er nu sinds begin deze week heb gezet zijn:
Minimaal vermogen (c) van 25% naar 25%
Maximaal vermogen (3) van 28% naar 40%
Pompsnelheid (c.) van 25% naar 30%
Pompsnelheid (3.) van 28% naar 40%

Echter, ik loop nu voor de 2e keer tegen code '1' aan, oftewel maximum bereikt. Hierdoor blijft de ketel dus de hele (middag in dit geval) tijd doorstoken. Wel op lage temperatuur.
Normaliter is de aanvoertemp. tussen de 40 en 48 graden (uitgelezen op de ketel) en retour 30-36 graden.
Echter, loopt dus soms op richting 60 aanvoer en 40 retour.
Aanvoertemp is in alle scenario's 60 graden (komt van de fabrieksstandaard 80).
Deze code '1' heb ik overigens niet gehad met de minimale instellingen (de instellingen waar ik mee begon).

Niks veranderd in de tussentijd aan de stand van de radiatoren, alles wat verwarmd moet staat ver genoeg open, vvw thermostaatknop op 38, constante druk op de vvw op laag.

Wat is wijsheid? Pompsnelheid wederom omhoog? Of weer terug naar de minimale instellingen? Of de aanvoertemp. omhoog (al lijkt me dit niet wenselijk?)
Idealiter wil ik toewerken naar een aanvoertemp van 50 graden, omdat dat in dit goed geisoleerde huis prima moet kunnen vgm.
(vvw pomp schakelaar eco hvy komt morgen overigens binnen, hopelijk 'verstoort' dat de instellingen verder niet
Daarover nog 1 aanvullende vraag; icm een schakelaar als deze, maakt het dan nog uit of je vvwpomp op de hoogste of laagste stand staat?)

Ik wil daarnaast namelijk de ruimtes die doordeweeks verwarmd worden (2 kamers met enkelwandige radiatoren), in de weekenden dicht draaien, omdat die kamers dan niet verwarmd hoeven. Maar zorgt dit dan niet juist voor extra issues qua vermogen/pompsnelheid balans etc?

Hoor graag jullie tips.
Heb nu dmv 2 telefoons een camera/stream opgezet, zodat ik kan zien wat er gebeurt op de ketel.
Hij schiet iedere 5 minuten naar '1', gewenste temperatuur bereikt, en even later start hij terug op naar '5', cv in bedrijf. Dit lijkt mij het zogenoemde pendelen? Hoe zou het er normaliter uit moeten zien; constant '5' of uit?
Aanvoertemp. ingesteld op 50 gaf dit beeld, maar ook op 60 geeft dit beeld. Ben ik nu genoodzaakt om toch terug te gaan naar 75 graden? Of kan ik de verwarmingen in de weekenden simpelweg niet dichtdraaien boven? Lijkt me toch ook vreemd.
Minimaal vermogen (c) op 25%
Maximaal vermogen (3) op 30%
Pompsnelheid (c.) op 25%
Pompsnelheid (3.) op 30%

Thermostaat staat onveranderd op 18,5, temperatuur is al 3 uur lang hetzelfde in de woonkamer, en toch blijft de thermostaat het kleine vlammetje geven (honeywell round modulation), dus lijkt nog steeds warmte te vragen. CV geeft ondanks het schieten naar '1' verder stabiel 40 en 5 aan, met een aanvoertemp van 28-38 graden, retour 25ish.

[ Voor 4% gewijzigd door KoningPaulus op 04-12-2021 13:32 ]

4.320WP | 2x MHI SRK/SRC 35 ZS-W


Acties:
  • 0 Henk 'm!

  • Skblzzzz
  • Registratie: Februari 2009
  • Laatst online: 14-03-2022
Hi, ik weet dat ik misschien niet op de juiste plaats zit om mijn vraag te stellen, maar ik kan verder niets vinden op het www.
Weet iemand wat voor ventilatortje(s) er in de SpeedComfort radiatorventilator zitten?
Ik wil nl. kijken of er zelf een kan bouwen ;-)
Bij voorbaat dank voor de moeite.

Acties:
  • 0 Henk 'm!

  • dunklefaser
  • Registratie: Oktober 2012
  • Laatst online: 00:35

dunklefaser

Point Of KnowReturn

@Skblzzzz Wie zoekt die vindt, bijvoorbeeld, misschien hier op tweakers.
Voor al je vragen over de ventilatoortjes.

Nobody is perfeckt - But who wants to be Nobody? - Vrijwillig Energycoach Fiat LUXus! - Some Insights


Acties:
  • 0 Henk 'm!

  • RvV1979
  • Registratie: Januari 2018
  • Laatst online: 07-10 12:42
Weet iemand wat voor voetventiel dit is?
Twee maten inbus en in het midden nog een schroef… ik wil de doorloop graag regelen hoe doe ik dat?
Afbeeldingslocatie: https://tweakers.net/i/NOGicjY5AmnXynqqlw5V5PVrCrY=/x800/filters:strip_icc():strip_exif()/f/image/VdqIjfzQdHDASmMnZc2FcDM0.jpg?f=fotoalbum_large

Acties:
  • 0 Henk 'm!

  • RvV1979
  • Registratie: Januari 2018
  • Laatst online: 07-10 12:42
Ik heb nog een tweede vraag (inmiddels al beantwoord zie EDIT): er is in ons huis een radiator die volgens mij verkeerd is aangesloten.

EDIT: de radiator zat vol met lucht. Na ontluchting werkt hij goed. Had ik natuurlijk eerst naar moeten kijken sorry. Ik laat mijn post staan zodat anderen kunnen leren van mijn fouten.

Hij warmt enkel aan de rechterkant op. Zie warmtefoto hieronder.
Afbeeldingslocatie: https://tweakers.net/i/Zl4W-20bo9Ovp-1i7RiZVyYv2as=/full-fit-in/4920x3264/filters:max_bytes(3145728):no_upscale():strip_icc():fill(white):strip_exif()/f/image/bZQyqbFYL8sKzNj6STTtiPBT.jpg?f=user_large
Wat kan ik hieraan doen; kan ik de radiator draaien of aanpassen of moet deze vervangen worden?

Bedankt trouwens voor dit super informatieve draadje. Echt heel goede en nuttige informatie!

[ Voor 16% gewijzigd door RvV1979 op 05-12-2021 10:03 . Reden: Oplossing gevonden ]


Acties:
  • +1 Henk 'm!

  • Dapdodo
  • Registratie: Mei 2019
  • Nu online
RvV1979 schreef op zaterdag 4 december 2021 @ 20:09:
Ik heb nog een tweede vraag: er is in ons huis een radiator die volgens mij verkeerd is aangesloten. Hij warmt enkel aan de rechterkant op. Zie warmtefoto hieronder.
[Afbeelding]
Wat kan ik hieraan doen; kan ik de radiator draaien of aanpassen of moet deze vervangen worden?

Bedankt trouwens voor dit super informatieve draadje. Echt heel goede en nuttige informatie!
Heb je foto van de aansluiting(en), misschien een ander onderblok voldoende?

Acties:
  • 0 Henk 'm!

  • DaKo2019
  • Registratie: November 2019
  • Laatst online: 23-08 07:32
Ik probeer mijn vragen hier beantwoord te krijgen, maar er lopen zoveel zaken in dit topic door elkaar heen dat dat niet lukt. Ik heb een nieuw topic aangemaakt en ik vraag me af of er mensen zijn die mij daarin verder willen helpen met begrijpen wat er bij mij thuis gebeurt.
Tuning ATAG i28EC en ATAG ONE

Acties:
  • 0 Henk 'm!

  • RvV1979
  • Registratie: Januari 2018
  • Laatst online: 07-10 12:42
Dapdodo schreef op zaterdag 4 december 2021 @ 23:08:
[...]

Heb je foto van de aansluiting(en), misschien een ander onderblok voldoende?
Bedankt voor de hulp maar ik kwam erachter dat de radiator vol lucht zat. Ontluchten was de oplossing. Ik heb mijn post aangepast.

Acties:
  • 0 Henk 'm!

  • turkeyhakan
  • Registratie: Februari 2009
  • Laatst online: 06:03
Goedendag,

Wederom een vraag voor mijn Intergas HRe 36/30A ketel.

Moet ik load control aanlaten? En klopt het dat de standaardcapaciteit van 70 te hoog is? Deze staat nu op 45.

Wij hebben beneden vloerverwarming en boven radiatoren.

Acties:
  • 0 Henk 'm!

  • scofield
  • Registratie: Mei 2006
  • Laatst online: 22-10 08:22
KoningPaulus schreef op zaterdag 4 december 2021 @ 13:25:
[...]


Heb nu dmv 2 telefoons een camera/stream opgezet, zodat ik kan zien wat er gebeurt op de ketel.
Hij schiet iedere 5 minuten naar '1', gewenste temperatuur bereikt, en even later start hij terug op naar '5', cv in bedrijf. Dit lijkt mij het zogenoemde pendelen? Hoe zou het er normaliter uit moeten zien; constant '5' of uit?
Aanvoertemp. ingesteld op 50 gaf dit beeld, maar ook op 60 geeft dit beeld. Ben ik nu genoodzaakt om toch terug te gaan naar 75 graden? Of kan ik de verwarmingen in de weekenden simpelweg niet dichtdraaien boven? Lijkt me toch ook vreemd.
Minimaal vermogen (c) op 25%
Maximaal vermogen (3) op 30%
Pompsnelheid (c.) op 25%
Pompsnelheid (3.) op 30%

Thermostaat staat onveranderd op 18,5, temperatuur is al 3 uur lang hetzelfde in de woonkamer, en toch blijft de thermostaat het kleine vlammetje geven (honeywell round modulation), dus lijkt nog steeds warmte te vragen. CV geeft ondanks het schieten naar '1' verder stabiel 40 en 5 aan, met een aanvoertemp van 28-38 graden, retour 25ish.
Wordt de aangeboden temperatuur wel snel genoeg door je vloer heen gepompt want dat lijkt mij van niet.

Acties:
  • 0 Henk 'm!

  • scofield
  • Registratie: Mei 2006
  • Laatst online: 22-10 08:22
turkeyhakan schreef op zondag 5 december 2021 @ 10:53:
Goedendag,

Wederom een vraag voor mijn Intergas HRe 36/30A ketel.

Moet ik load control aanlaten? En klopt het dat de standaardcapaciteit van 70 te hoog is? Deze staat nu op 45.

Wij hebben beneden vloerverwarming en boven radiatoren.
LC zou ik zo laten, maar je radiatoren zullen met die 45 graden niet schokkend veel doen.

Acties:
  • 0 Henk 'm!

  • pascalwinters
  • Registratie: Oktober 2021
  • Laatst online: 17-10 16:02
Ik heb mijn CV nu zo ingesteld, alleen ik zie regelmatig dat de ketel op status 3.31 draait (Begrensde temperatuurregeling (ΔT beveiliging)). Wat kan hiervan de oorzaak zijn, of is dat juist goed gedrag?

Remeha Calenta 40C

P1 Aanvoer temp cv 75
P2 Warm water temp 60
P4 Eco stand 1
P7 Pomp nadraaitijd 3
P17 Maximum toerental ventilator 20
P19 Minimum toerental ventilator 17
P28 Min pomp toerental 3
P29 Max pomp toerental 5

Acties:
  • 0 Henk 'm!

  • KoningPaulus
  • Registratie: Mei 2010
  • Laatst online: 25-10 13:48
scofield schreef op zondag 5 december 2021 @ 13:17:
[...]

Wordt de aangeboden temperatuur wel snel genoeg door je vloer heen gepompt want dat lijkt mij van niet.
Min CV vermogen staat op 25%, max CV vermogen op 30%.
Pomp op 40% minimaal en 80% maximaal gezet sinds gisteren. Aanvoertemp op 70.

Het gekke probleem van gisteren komt nu helaas weer terug. Nadat de ref.ruimte op temperatuur is, slaat de ketel af, vervolgens loopt de retourtemperatuur in rap tempo op richting 40, waardoor de ketel vervolgens weer aan gaat om dat naar beneden te drukken (dit is een eindeloze cyclus)...

Verhogen van de pompsnelheid leek gisteren te helpen tegen de code 1 en de hoge retourtemp. bij uitschakelen ketel, maar dit kwam toch weer terug. Vervolgens ook parameter E omhoog gezet naar 45 ipv 40. Leek allemaal goed te gaan vandaag.
Aanvoer temp 46 graden, retour 32 graden.
Tijdens opstarten liep retour op tot 36-37, daarna stabiliseerde op 32.

Echter, ik heb vanmiddag de Evy Eco pompschakelaar er tussen gezet, ingesteld op 28 zoals aangeraden. Werkte prima voor het verwarmen, alles netjes in de gaten gehouden.
Aanvoer 47-55 graden, retour 29,5 - 36 graden.

Maar nu de ruimte weer op temperatuur is krijg ik datzelfde probleem als gisteren weer; de ketel retour temp loopt continu op waardoor de ketel telkens opnieuw weer aangaat om dat naar beneden te drukken.

Wat te doen? 8)7

4.320WP | 2x MHI SRK/SRC 35 ZS-W


Acties:
  • 0 Henk 'm!

  • turkeyhakan
  • Registratie: Februari 2009
  • Laatst online: 06:03
scofield schreef op zondag 5 december 2021 @ 13:18:
[...]

LC zou ik zo laten, maar je radiatoren zullen met die 45 graden niet schokkend veel doen.
Wat bedoel je met zo laten? Ik denk dat in mijn geval een aan/uit thermostaat met modulatie van aanvoertemperatuur zuiniger is.

Weet jij toevallig wat het gevolg is van het beperken van de capaciteit van de cv? Moet ik deze lager zetten dan fabrieksopgave?

[ Voor 16% gewijzigd door turkeyhakan op 05-12-2021 14:39 ]


Acties:
  • 0 Henk 'm!

  • scofield
  • Registratie: Mei 2006
  • Laatst online: 22-10 08:22
Beperking van de capaciteit, para 3, kan een rustiger stookpatroon geven. Maar als die te laag staat ten opzichte van het afgifte volume duurt het weer veel te lang eer de ruimte op temperatuur is. Als LC ingrijpt of voorkomt op de display zou ik daar geen moeite mee hebben mits de ruimte goed op temperatuur wil blijven.

Acties:
  • 0 Henk 'm!

  • scofield
  • Registratie: Mei 2006
  • Laatst online: 22-10 08:22
KoningPaulus schreef op zondag 5 december 2021 @ 14:23:
[...]


Min CV vermogen staat op 25%, max CV vermogen op 30%.
Pomp op 40% minimaal en 80% maximaal gezet sinds gisteren. Aanvoertemp op 70.

Het gekke probleem van gisteren komt nu helaas weer terug. Nadat de ref.ruimte op temperatuur is, slaat de ketel af, vervolgens loopt de retourtemperatuur in rap tempo op richting 40, waardoor de ketel vervolgens weer aan gaat om dat naar beneden te drukken (dit is een eindeloze cyclus)...

Verhogen van de pompsnelheid leek gisteren te helpen tegen de code 1 en de hoge retourtemp. bij uitschakelen ketel, maar dit kwam toch weer terug. Vervolgens ook parameter E omhoog gezet naar 45 ipv 40. Leek allemaal goed te gaan vandaag.
Aanvoer temp 46 graden, retour 32 graden.
Tijdens opstarten liep retour op tot 36-37, daarna stabiliseerde op 32.

Echter, ik heb vanmiddag de Evy Eco pompschakelaar er tussen gezet, ingesteld op 28 zoals aangeraden. Werkte prima voor het verwarmen, alles netjes in de gaten gehouden.
Aanvoer 47-55 graden, retour 29,5 - 36 graden.

Maar nu de ruimte weer op temperatuur is krijg ik datzelfde probleem als gisteren weer; de ketel retour temp loopt continu op waardoor de ketel telkens opnieuw weer aangaat om dat naar beneden te drukken.

Wat te doen? 8)7
Trekt jouw ketel soms de temperatuur uit je vloerverdeler? Is die niet hydraulisch neutraal aangesloten want dan zou je een 2 wegklep onder de ketel in de retour moeten hebben.

Acties:
  • 0 Henk 'm!

  • turkeyhakan
  • Registratie: Februari 2009
  • Laatst online: 06:03
scofield schreef op zondag 5 december 2021 @ 14:58:
Beperking van de capaciteit, para 3, kan een rustiger stookpatroon geven. Maar als die te laag staat ten opzichte van het afgifte volume duurt het weer veel te lang eer de ruimte op temperatuur is. Als LC ingrijpt of voorkomt op de display zou ik daar geen moeite mee hebben mits de ruimte goed op temperatuur wil blijven.
Wat gebeurt er als de capaciteit gewoon op 70% staat? De installateur had deze voor ons op 40% gezet.

Dit heeft verder ook geen invloed op de warmwater capaciteit neem ik aan?

[ Voor 6% gewijzigd door turkeyhakan op 05-12-2021 15:58 ]


Acties:
  • 0 Henk 'm!

  • KoningPaulus
  • Registratie: Mei 2010
  • Laatst online: 25-10 13:48
scofield schreef op zondag 5 december 2021 @ 14:58:
Beperking van de capaciteit, para 3, kan een rustiger stookpatroon geven. Maar als die te laag staat ten opzichte van het afgifte volume duurt het weer veel te lang eer de ruimte op temperatuur is. Als LC ingrijpt of voorkomt op de display zou ik daar geen moeite mee hebben mits de ruimte goed op temperatuur wil blijven.
Ik vind het prima dat hij langzaam stookt, dat is in mij ngeval juist beter, zodat de woonkamer dus in 1 - 2 uur tijd 0,5 graad stijgt (daar blijft het immers lang warm door de vvw en warme vloer). De thuiswerkkamertjes moeten wel wat meer warmte hebben met die enkele radiatoren, dus daar mag het wel even een tijdje voor doorstoken op een laag pitje.

Dus het comfort ligt het vooralsnog niet aan, het gasverbruik nog onbekend (was de afgelopen weken nog even hoog als toen ik begon met tweaken), maar ik begrijp gewoon niet waarom die retourtemp omhoog gaat.
Hoe de vvw aangesloten is, geen idee, heb geloof ik eerder al eens een foto bijgevoegd van de situatie.

CV nadraaitijd verhogen een optie wellicht (enige wat mij te binnen schiet), staat nu standaard op 1 min en kan naar 15 max. geloof ik.
En bestaat er bij deze ketel iets als een antipendeltijd? Heb dat ook op dit forum eens gelezen.

Hoor het graag _/-\o_

[ Voor 9% gewijzigd door KoningPaulus op 05-12-2021 16:03 ]

4.320WP | 2x MHI SRK/SRC 35 ZS-W


Acties:
  • 0 Henk 'm!

  • scofield
  • Registratie: Mei 2006
  • Laatst online: 22-10 08:22
@KoningPaulus staat allemaal in de installatiehandleiding. Para 8, nadraaitijd zet ik meestal op 5 minuten. Antipendel zit ook in de parameterlijst maar die verander ik nooit. Als je een woning berekend met ongeveer 2 kW per radiator zit je altijd wel aardig in de buurt van wat er nodig kan zijn. Een rijtjeshuis kan met een 36/30 genoeg hebben aan 50 a 55 % en een 28/24 aan 55 a 60 % met een redelijke isolatiewaarde. Als met deze waardes er nooit problemen zijn als alle radiatoren open staan dan kan er wel 5 tot 10 % af van de para 3.
@turkeyhakan Als je woning probleemloos op temperatuur komt en blijft, kan je het op die waarde laten staan, en nee, dit staat los van je warmwater temperatuur en ook zelfs van je cv temperatuur want dat stel je aan de linkerkant van je toetsen/display in.

[ Voor 19% gewijzigd door scofield op 05-12-2021 18:13 ]


Acties:
  • 0 Henk 'm!

  • turkeyhakan
  • Registratie: Februari 2009
  • Laatst online: 06:03
scofield schreef op zondag 5 december 2021 @ 18:10:
@KoningPaulus staat allemaal in de installatiehandleiding. Para 8, nadraaitijd zet ik meestal op 5 minuten. Antipendel zit ook in de parameterlijst maar die verander ik nooit. Als je een woning berekend met ongeveer 2 kW per radiator zit je altijd wel aardig in de buurt van wat er nodig kan zijn. Een rijtjeshuis kan met een 36/30 genoeg hebben aan 50 a 55 % en een 28/24 aan 55 a 60 % met een redelijke isolatiewaarde. Als met deze waardes er nooit problemen zijn als alle radiatoren open staan dan kan er wel 5 tot 10 % af van de para 3.
@turkeyhakan Als je woning probleemloos op temperatuur komt en blijft, kan je het op die waarde laten staan, en nee, dit staat los van je warmwater temperatuur en ook zelfs van je cv temperatuur want dat stel je aan de linkerkant van je toetsen/display in.
Maar wat is nu het risico als ik deze op 70% laat staan?

Acties:
  • 0 Henk 'm!

  • scofield
  • Registratie: Mei 2006
  • Laatst online: 22-10 08:22
Geen, er is geen risico. Anders zou intergas dit niet als fabrieks instelling aanhouden.

Acties:
  • 0 Henk 'm!

  • ap3nr0ts
  • Registratie: Juli 2009
  • Laatst online: 00:36

ap3nr0ts

hoi

Hebben een nieuw huis en staan even voor wat grote vraagtekens. Het is een huis met warmtenet, radiatoren op de begane vloer, convectoren op de 1e verdieping (woonkamer), en bovenin weer radiatoren. 3 slaapkamers. 2 van die slaapkamer-radiatoren worden echter niet warm, ook al staat in het inspectieformulier van de overdracht dat alles functioneert op dat vlak ... (Heb er al over gemaild, en me nog net in kunnen houden met de vraag waarvoor je een aankoopmakelaar eigenlijk betaalt, vroeg op locatie nog expliciet of hij wist of alles correct werkte).

Tests inmiddels:
- Spelen met de voetventielen, die al vrij raar stonden. Ik ben wel een beetje kwijt hoe het was, maar ja, 2 radiatoren doen toch al niks.
- Alle radiatoren dicht of zo goed als dicht (via radiatorknop) om te kijken of het boven dan wel warm wordt. Leek me vrij zinloze test, maar je merkt dan wel dat hij een beetje warmer wordt boven, met de nadruk op beetje.
- Radiatoren ontluchten, maar daar ben ik na 4 mee gestopt. Ik hoor nergens tikken of borrelen, en echt overal spoot meteen wat water uit (ook de 2 koude).

Ik heb het Excel-bestand en instructies voor het inregelen al goed gelezen, en sta eigenlijk te trappelen om een Thermospot One bij de Hornbach te halen om die hele installatie goed af te stellen (of is dat een kut-thermo?). Ik wil echter wel uitsluiten dat er niks mis is. Mijn vader komt morgen weer schilderen en zei: als ze een tijdje uit hebben gestaan, helpt een flinke tik tegen de kleppen meestal wel joh. Ik wacht deze boerenwijsheid even af, maar ik verwacht er eigenlijk weinig van, haha.

Zijn er nog dingen die ik kan doen voordat ik dan maar een monteur laat komen?

Acties:
  • +1 Henk 'm!

  • LemonC200
  • Registratie: Januari 2009
  • Laatst online: 25-10 08:41
@ap3nr0ts Weet het niet zeker maar volgens mij heb je bij een warmtenet wel een soort verdeler in de meterkast waarbij je bepaalt hoeveel warm water er binnenkomt. Het kan zijn dat die voor de verkoop express is dicht gedraaid om de rekening niet te laten oplopen.

Acties:
  • 0 Henk 'm!

  • ap3nr0ts
  • Registratie: Juli 2009
  • Laatst online: 00:36

ap3nr0ts

hoi

Als iemand weet hoe dat zit, zou dat fantastisch zijn. Ik heb namelijk wel goed gelezen wat iedere hendel in mijn meterkast doet, maar het leek vooralsnog alleen op open en dichtdraaien qua functionaliteit. En warm water werkt gewoon, net als de meeste radiatoren. Maar: ik heb weer stille hoop. :P

Acties:
  • 0 Henk 'm!

  • leonbong
  • Registratie: Augustus 2002
  • Laatst online: 25-10 15:00
ap3nr0ts schreef op zondag 5 december 2021 @ 22:52:
Hebben een nieuw huis en staan even voor wat grote vraagtekens. Het is een huis met warmtenet, radiatoren op de begane vloer, convectoren op de 1e verdieping (woonkamer), en bovenin weer radiatoren. 3 slaapkamers. 2 van die slaapkamer-radiatoren worden echter niet warm, ook al staat in het inspectieformulier van de overdracht dat alles functioneert op dat vlak ... (Heb er al over gemaild, en me nog net in kunnen houden met de vraag waarvoor je een aankoopmakelaar eigenlijk betaalt, vroeg op locatie nog expliciet of hij wist of alles correct werkte).

Tests inmiddels:
- Spelen met de voetventielen, die al vrij raar stonden. Ik ben wel een beetje kwijt hoe het was, maar ja, 2 radiatoren doen toch al niks.
- Alle radiatoren dicht of zo goed als dicht (via radiatorknop) om te kijken of het boven dan wel warm wordt. Leek me vrij zinloze test, maar je merkt dan wel dat hij een beetje warmer wordt boven, met de nadruk op beetje.
- Radiatoren ontluchten, maar daar ben ik na 4 mee gestopt. Ik hoor nergens tikken of borrelen, en echt overal spoot meteen wat water uit (ook de 2 koude).

Ik heb het Excel-bestand en instructies voor het inregelen al goed gelezen, en sta eigenlijk te trappelen om een Thermospot One bij de Hornbach te halen om die hele installatie goed af te stellen (of is dat een kut-thermo?). Ik wil echter wel uitsluiten dat er niks mis is. Mijn vader komt morgen weer schilderen en zei: als ze een tijdje uit hebben gestaan, helpt een flinke tik tegen de kleppen meestal wel joh. Ik wacht deze boerenwijsheid even af, maar ik verwacht er eigenlijk weinig van, haha.

Zijn er nog dingen die ik kan doen voordat ik dan maar een monteur laat komen?
Welke plaats/wijk heb je stadsverwarming aangezien er gebeiden zijn met menginjectie, direct of dubbel gescheiden.
Dat maakt uit omdat de beschikbare verschildruk dan anders is, meestal is het een direct-systeem met over het algemeen een 20kPa drukverschilregelaar in de meterkast.
Dat is een behoorlijk hoog drukverschil tov CV-pomp waardoor het inregelen wat lastiger is dan bij een normale Cv-installatie het heeft wel als voordeel dat verschillende radiatoren eigenlijk geen invloed hebben op elkaar. Omdat de drukverschilregelaar in de meterkast hiervoor corrigeert.
Alle radiatoren moeten ook voorzien zijn voorinstelbare kranen anders is het inregelen eigenlijk niet te doen.

Maak eens een foto van wat er in je meterkast zit.

[ Voor 3% gewijzigd door leonbong op 06-12-2021 08:44 ]


Acties:
  • 0 Henk 'm!

  • merlin1201
  • Registratie: Juni 2011
  • Laatst online: 22:32
Kan ik met mijn intergas hre weersafhankelijk stoken.
Ik zie dat daar een buiten sensor voor is. De vraag is of dit ook werkt als er een honywell lyric 6 aan hangt want schijnbaar zijn er thermostaten die dat niet kunnen.

4800 Wp 10x ZO 6x NW https://pvoutput.org/intraday.jsp?id=74451&sid=66030


Acties:
  • 0 Henk 'm!

  • ap3nr0ts
  • Registratie: Juli 2009
  • Laatst online: 00:36

ap3nr0ts

hoi

leonbong schreef op maandag 6 december 2021 @ 08:34:
[...]


Welke plaats/wijk heb je stadsverwarming aangezien er gebeiden zijn met menginjectie, direct of dubbel gescheiden.
Dat maakt uit omdat de beschikbare verschildruk dan anders is, meestal is het een direct-systeem met over het algemeen een 20kPa drukverschilregelaar in de meterkast.
Dat is een behoorlijk hoog drukverschil tov CV-pomp waardoor het inregelen wat lastiger is dan bij een normale Cv-installatie het heeft wel als voordeel dat verschillende radiatoren eigenlijk geen invloed hebben op elkaar. Omdat de drukverschilregelaar in de meterkast hiervoor corrigeert.
Alle radiatoren moeten ook voorzien zijn voorinstelbare kranen anders is het inregelen eigenlijk niet te doen.

Maak eens een foto van wat er in je meterkast zit.
Afbeeldingslocatie: https://tweakers.net/i/0FPetGVSHrCmk5mBxedTjRSCwew=/800x/filters:strip_icc():strip_exif()/f/image/xFWF5tzaFY1IInRlPxbGJk14.jpg?f=fotoalbum_large

Nootdorp. Bouwjaar 2009. Ik heb inmiddels wel met de thermostaatknoppen getest of de pinnen werken, en de meest koude verwarming stroomt nu door en wordt warm (zonder knop). Met erop ook op standje 5. Ik heb hem verwisseld met een knop die werkt om daar het kwaal uit te sluiten.

Ik gok dat het nu vooral afstellen is dan, van de voetventielen. Zeker na mijn geharrewar om achter de oorzaak te komen (ik denk de thermostaatknop of pin, pa heeft ook flink wat tikken gegeven tegen de buizen).

Een neef van me is installateur en zegt dat hij eigenlijk altijd alles op de begane grond 3 halve slagen opent en dan richting naar boven steeds iets meer. Ik zou dat als beginpunt kunnen pakken en dan alsnog met die temperatuurmeter de boel kunnen finetunen? Ik gok dat het dat nu vooral is. De mogelijk brakke thermostaat zit in het washok dat waarschijnlijk nooit aan hoeft.

Edit: het zijn overigens overal radiatoren met 5 standen. Alleen de woonkamer heeft convectoren (en het thermostaat van Chronoterm).

[ Voor 3% gewijzigd door ap3nr0ts op 06-12-2021 09:56 ]


Acties:
  • 0 Henk 'm!

  • leonbong
  • Registratie: Augustus 2002
  • Laatst online: 25-10 15:00
Bij stadsverwarming zou ik niet inregelen met de voetventielen maar met voorinstelling van de kranen zelf.

Er kan zich nogal wat drap ophopen onderin de radiator en verstoppen de voetventielen.

Maak eens foto wat achter de thermostaatknop zit.

[ Voor 11% gewijzigd door leonbong op 06-12-2021 10:14 ]


Acties:
  • 0 Henk 'm!

  • ap3nr0ts
  • Registratie: Juli 2009
  • Laatst online: 00:36

ap3nr0ts

hoi

Ik ben nu even weg, maar het is onderstaande. Achter de knop zit gewoon een koperkleurige pin. De knop drukt die in vanaf alles onder stand 5. Voetventielen staan allemaal zo goed als open bij deze, omdat ik inderdaad ook dacht: wat maken voetventielen uit als je een thermostaatknop hebt? (Of dat klopt, weet ik niet hoor.) Convectoren op eerste verdieping hebben alleen een draaiknop.

Welke kranen doel jij overigens op?

Afbeeldingslocatie: https://tweakers.net/i/Wj4S92TqyeVnSQzOjqqne-yc0FI=/x800/filters:strip_icc():strip_exif()/f/image/fHQ9mS2ict1Jk97KNQeNGhoF.jpg?f=fotoalbum_large

Acties:
  • 0 Henk 'm!

  • leonbong
  • Registratie: Augustus 2002
  • Laatst online: 25-10 15:00
Draai de thermostaatknop er eens af door aan de geribbelde ring te draaien, wat zit daar achter?

Dat zijn waarschijnlijk voor instelbare kranen. Het gebruik van normale kranen bij stadsverwarmingsinstallatie leidt meestal tot bloedhete radiatoren.

Ziet het eruit als, let op de subtiele verschillen:
1)
Afbeeldingslocatie: https://www.saniheat.nl/images/P/3430650406155p.jpg
2)
Afbeeldingslocatie: https://cvdeals.eu/wp-content/uploads/2020/06/7002435.png
3)
Afbeeldingslocatie: https://cdn.toolstation.nl/images/140211-NL/800/16955.jpg

Kraan 2 en 3 zijn allebei goed en voor-instelbaar.

[ Voor 111% gewijzigd door leonbong op 06-12-2021 10:54 ]


Acties:
  • 0 Henk 'm!

  • ap3nr0ts
  • Registratie: Juli 2009
  • Laatst online: 00:36

ap3nr0ts

hoi

Het is duidelijk nummer 2 inderdaad. Wat betekent dit voor de ventielen en de rest van mijn convectoren in de woonkamer? Thanks voor het meedenken. Waardeer ik echt. Heeft zoveel tijd van mijn weekend opgeslokt die ik anders had kunnen besteden, haha.Afbeeldingslocatie: https://tweakers.net/i/mBOZyjT2qukzDZA5ZGKVWt2POAM=/x800/filters:strip_icc():strip_exif()/f/image/PiP9aZmKNdVea5a8ZZgS5mDp.jpg?f=fotoalbum_large

Acties:
  • 0 Henk 'm!

  • KoningPaulus
  • Registratie: Mei 2010
  • Laatst online: 25-10 13:48
scofield schreef op zondag 5 december 2021 @ 18:10:
@KoningPaulus staat allemaal in de installatiehandleiding. Para 8, nadraaitijd zet ik meestal op 5 minuten. Antipendel zit ook in de parameterlijst maar die verander ik nooit. Als je een woning berekend met ongeveer 2 kW per radiator zit je altijd wel aardig in de buurt van wat er nodig kan zijn. Een rijtjeshuis kan met een 36/30 genoeg hebben aan 50 a 55 % en een 28/24 aan 55 a 60 % met een redelijke isolatiewaarde. Als met deze waardes er nooit problemen zijn als alle radiatoren open staan dan kan er wel 5 tot 10 % af van de para 3.
Thanks, de nadraaitijd op 5 minuten lijkt vooralsnog de oplossing. Gisteren schoot de ketel 5x aan in 20 minuten ofzo, omdat die retourtemperatuur bleef oplopen na uitschakelen CV. Nu loopt de temperatuur na het uitschakelen en de 5 min nadraaien rustig terug. Na die 5 min in 5 min slechts 1 graad opgelopen, en vervolgens zakte het verder netjes terug. De vloerverwarmingspomp schakelaar die ik er tussen heb gezet, op 28 graden ingesteld, slaat netjes af na 10 minuten nadat de CV stopt met verwarmen.

Ik monitor het nu de gehele dag middels een facetime verbinding met mn ketel :+

Momenteel dus de volgende instellingen:
Minimaal vermogen (c) op 25%
Maximaal vermogen (3) op 30%
Pompsnelheid (c.) op 40%
Pompsnelheid (3.) op 80%
De min. opentherm temp (E) van 40 naar 45 (loste in mijn geval de 'code 1' op bij het opwarmen), in beide situaties. Dus zowel met als zonder de verwarmingen boven open gedraaid.
Nadraaitijd CV ( 8 ) van 1 naar 5 minuten.
VVWpomp op laag constant, VVW max 38 graden.

Verwarmingen boven (2/4) dus doordeweeks open gedraaid, lijkt verder geen problemen of andere obstakels te geven.
Ketel stookt lang(zaam) op dezelfde aanvoertemp.

Enige "bevinding" van vandaag is dat er vanochtend 4 uur 45 min gestookt op lage temp voor een ruime halve graad verhoging. Al was de 18 graden in de woonkamer al wel eerder bereikt (Na +- 2 uur stoken). Temp vanochtend in de woonkamer was 17,3. Geen idee wat dit gaat doen met het verbruik. Zorgt ergens natuurlijk ook wel weer voor een stukje comfort in de werkkamertjes als de ketel langer doorbrand. 1) Iemand een oordeel over dit 'patroon'?

Aanvoer blijft stabiel rond de 42 en 45 graden, retour tussen de 34 en 35. Lijkt mij prima, of 2) ziet er iemand nog ruimte voor verbetering?
Aanvoertemp. overigens ingesteld op max 70 graden. 3) Weet niet of het zin heeft om dit nog te verlagen?
Daarnaast merkte ik vanochtend wel wat suizen in de radiatoren, mogelijk vanwege de hoge (oorspronkelijke) pompsnelheid (min 40 max 80%), dus mogelijk moet de pompsnelheid toch nog wat omlaag, al weet ik niet of ik dan weer in de knoei kom met de 'code 1' o.a.

Thanks allen wederom _/-\o_

[ Voor 3% gewijzigd door KoningPaulus op 06-12-2021 15:27 ]

4.320WP | 2x MHI SRK/SRC 35 ZS-W


Acties:
  • 0 Henk 'm!

  • leonbong
  • Registratie: Augustus 2002
  • Laatst online: 25-10 15:00
ap3nr0ts schreef op maandag 6 december 2021 @ 13:20:
Het is duidelijk nummer 2 inderdaad. Wat betekent dit voor de ventielen en de rest van mijn convectoren in de woonkamer? Thanks voor het meedenken. Waardeer ik echt. Heeft zoveel tijd van mijn weekend opgeslokt die ik anders had kunnen besteden, haha.[Afbeelding]
Dan heb je dit sleuteltje nodig om handig te kunnen inregelen.
Afbeeldingslocatie: https://tweakers.net/i/VvS5bJLeyVQ6-XBi-VRKJUnB8I0=/x800/filters:strip_icc():strip_exif()/f/image/DM9vKfb8r8t0zYJyGvQUxlSu.jpg?f=fotoalbum_large

Acties:
  • 0 Henk 'm!

  • wlbbrhzn
  • Registratie: Augustus 2013
  • Laatst online: 24-10 20:26
Hoi allemaal,

Sinds een paar weken heb ik individuele zones met Bosch Smart Thermostats in mijn huis.
Ik gebruikt ze in combinatie met vloerverwarming in de huiskamer. Er zit een 3-weg afsluiter voor de vloerverwarming om de watertemperatuur voor de vloer lager dan 40 graden te houden.

Mijn ketel is een Nefit HRC30 Compact (28.5 kW). De uitdaging is om de de temperatuur van de retourtemperatuur zo laag mogelijk te krijgen, zodat de HR ketel efficient kan werken, zonder dat de opwarmtijden te lang worden.

Om hier inzicht in te krijgen gebruikt in een EMS-ESP device (van BBQ Kees), in combinatie met home assistant.
Uiteindelijk ben ik uitgekomen op een combinatie van ruimte en weersafhankelijk regelen dmv een Bosch EasyControl thermostaat, met een lage aanvoertemperatuur en lage pompmodulatie. Hieronder de situatie die ik na een paar dagen tunen heb bereikt:

Afbeeldingslocatie: https://tweakers.net/i/XykJnKDpbvEFmZpL7fozo-EKHDc=/800x/filters:strip_exif()/f/image/JYG33FvyXR49tjLpsnyqmAay.png?f=fotoalbum_large

Je ziet dat in de ochtend de vloer beneden langzaam opgewarmd wordt, gedurende de rest van de dag slaat de ketel een aantal keren per uur aan om een paar kleine radiatoren in de kamers boven warm te houden. De hoge branderpieken zijn voor tapwater.

Ik zou het aantal startmomenten graag nog wat terugbrengen, wat is hiervoor de beste manier?
Zien jullie verder nog mogelijkheden om dingen te optimaliseren?

[ Voor 2% gewijzigd door wlbbrhzn op 06-12-2021 16:14 . Reden: typos ]


Acties:
  • 0 Henk 'm!

  • ap3nr0ts
  • Registratie: Juli 2009
  • Laatst online: 00:36

ap3nr0ts

hoi

leonbong schreef op maandag 6 december 2021 @ 15:39:
[...]

Dan heb je dit sleuteltje nodig om handig te kunnen inregelen.
[Afbeelding]
Haha. Je moet me echt helpen dan met wat dat is. :+

Mijn kennis reikt tot deze vragen: welke radiatoren moet ik verder indraaien dan open en wat doet dat ding en waar? Sorry, haha. Hier houdt mijn in een weekend verkregen kennis op.

Acties:
  • 0 Henk 'm!

  • hneel
  • Registratie: Maart 2001
  • Laatst online: 22:39

hneel

denkt er het zijne van

Kan iemand zien of deze kranen instelbaar zijn, voor waterzijdig inregelen?

Keuken:
Afbeeldingslocatie: https://www.xs4all.nl/~hneel/misc/20211206_161435_kraan_keuken.jpg
Afbeeldingslocatie: https://www.xs4all.nl/~hneel/misc/20211206_161435_kraan_keuken2.jpg

Woonkamer
Afbeeldingslocatie: https://www.xs4all.nl/~hneel/misc/20211206_161435_kraan_woonkamer.jpg

Bijkeuken
Afbeeldingslocatie: https://www.xs4all.nl/~hneel/misc/20211206_161434_kraan_bijkeuken.jpg

Badkamer
Afbeeldingslocatie: https://www.xs4all.nl/~hneel/misc/20211206_161435_kraan-badkamer.jpg

Slaapkamer
Afbeeldingslocatie: https://www.xs4all.nl/~hneel/misc/20211206_161434_kraan_slaapkamer.jpg

De meeste zijn al heel oud. Alleen die in de keuken en badkamer zijn wat recenter.

Acties:
  • 0 Henk 'm!

  • LemonC200
  • Registratie: Januari 2009
  • Laatst online: 25-10 08:41
hneel schreef op maandag 6 december 2021 @ 16:16:
Kan iemand zien of deze kranen instelbaar zijn, voor waterzijdig inregelen?
Dat zijn ze niet. Wel kan je deze kranen in woonkamer en bijkeuken door ze een paar slagen dicht te draaien.
Hierdoor stroomt er minder water door de radiator met als gevolg een beter delta T in combinatie met een lage pompsnelheid kan dit nog best een aardig oplossing zijn. Eventueel kan je de warmte afgifte ook nog versnellen met speedfan ventilatoren.

Als je zelf de kranen kan vervangen is dat ook een oplossing, maar de gemiddelde loodgieter draait je een aardige poot uit tegenwoordig.

Acties:
  • 0 Henk 'm!

  • leonbong
  • Registratie: Augustus 2002
  • Laatst online: 25-10 15:00
ap3nr0ts schreef op maandag 6 december 2021 @ 16:11:
[...]

Haha. Je moet me echt helpen dan met wat dat is. :+

Mijn kennis reikt tot deze vragen: welke radiatoren moet ik verder indraaien dan open en wat doet dat ding en waar? Sorry, haha. Hier houdt mijn in een weekend verkregen kennis op.
Je hebt voor instelbare radiatorkranen.

Dat betekent dat de maximale doorlaat van het CV-water afhankelijk is van de voorinstelling.
Met het sleuteltje kan je maximale doorlaat ik beinvloeden.

Versimpelde uitleg:
Als met het sleuteltje de instelling 1 is dan kan de kraan minder water doorlaten dan als het sleuteltje 9 is. Ondanks dat je in beide gevallen de thermostaat kraan op max zet.

Acties:
  • 0 Henk 'm!

  • pascalwinters
  • Registratie: Oktober 2021
  • Laatst online: 17-10 16:02
pascalwinters schreef op zondag 5 december 2021 @ 14:19:
Ik heb mijn CV nu zo ingesteld, alleen ik zie regelmatig dat de ketel op status 3.31 draait (Begrensde temperatuurregeling (ΔT beveiliging)). Wat kan hiervan de oorzaak zijn, of is dat juist goed gedrag?

Remeha Calenta 40C

P1 Aanvoer temp cv 75
P2 Warm water temp 60
P4 Eco stand 1
P7 Pomp nadraaitijd 3
P17 Maximum toerental ventilator 20
P19 Minimum toerental ventilator 17
P28 Min pomp toerental 3
P29 Max pomp toerental 5
Nog iemand een verklaring voor deze status?

Acties:
  • 0 Henk 'm!

  • ap3nr0ts
  • Registratie: Juli 2009
  • Laatst online: 00:36

ap3nr0ts

hoi

leonbong schreef op maandag 6 december 2021 @ 17:03:
[...]

Je hebt voor instelbare radiatorkranen.

Dat betekent dat de maximale doorlaat van het CV-water afhankelijk is van de voorinstelling.
Met het sleuteltje kan je maximale doorlaat ik beinvloeden.

Versimpelde uitleg:
Als met het sleuteltje de instelling 1 is dan kan de kraan minder water doorlaten dan als het sleuteltje 9 is. Ondanks dat je in beide gevallen de thermostaat kraan op max zet.
[YouTube: Inregelen Comap thermostaatkraan / CV Tuning]
Oh. Wow. Dus je kan bij deze radiator dus de ventielen aan de voet aanpassen, de thermostaatkraan zelf én met dat sleuteltje? Er is zeker geen simpele gids voor wat dan de optimale stand is? Of gewoon voetventiel open en met die sleutel afstellen?

Acties:
  • +1 Henk 'm!

  • leonbong
  • Registratie: Augustus 2002
  • Laatst online: 25-10 15:00
Voetventiel vol open en het sleuteltje gebruiken om de max flow van een radiator af te stellen.

Je kan de comap app gebruiken, dan veronderstel je een druk van 20kpa, (0,2bar) formaat radiator invoeren en die stand als aanvang voor de inregeling gebruiken.

Radiator niet goed warm —> hogere stand
Radiator bloedheet —> lagere stand

[ Voor 56% gewijzigd door leonbong op 06-12-2021 19:35 ]


Acties:
  • 0 Henk 'm!

  • ap3nr0ts
  • Registratie: Juli 2009
  • Laatst online: 00:36

ap3nr0ts

hoi

leonbong schreef op maandag 6 december 2021 @ 18:54:
Voetventiel vol open en het sleuteltje gebruiken om de max flow van een radiator af te stellen.

Je kan de comap app gebruiken, dan veronderstel je een druk van 20kpa, (0,2bar) formaat radiator invoeren en die stand als aanvang voor de inregeling gebruiken.

Radiator niet goed warm —> hogere stand
Radiator bloedheet —> lagere stand
Thanks! Ik wil je niet te veel lastigvallen, dus ik probeerde het zelf in de MyComap-app te vinden en op hun website. Maar waar vind ik precies mijn eigen model die zo haaks staat? En ik moet dan nog alsnog zelf met een temp meter al mijn radiatoren doormeten, right? Een monteur dit laten doen klinkt steeds aantrekkelijker. Ik wil dit helemaal niet doen. :+

Acties:
  • 0 Henk 'm!

  • leonbong
  • Registratie: Augustus 2002
  • Laatst online: 25-10 15:00
Dat is een variosar de daadwerkelijk vorm van de kraan maakt niks uit voor inregelen.

Ps omdat stadsverwarming is veronderstel.
0,2 bar
70 graden aanvoer
35 graden retour.

[ Voor 46% gewijzigd door leonbong op 06-12-2021 20:22 ]


Acties:
  • 0 Henk 'm!

  • scofield
  • Registratie: Mei 2006
  • Laatst online: 22-10 08:22
LemonC200 schreef op maandag 6 december 2021 @ 16:39:
[...]

Als je zelf de kranen kan vervangen is dat ook een oplossing, maar de gemiddelde loodgieter draait je een aardige poot uit tegenwoordig.
Dat komt omdat niemand nog dit vak wil uitoefenen, dus dan worden de prijzen hoger. Knoeiers daargelaten. Vraag en aanbod?

Acties:
  • 0 Henk 'm!

  • dbzfan
  • Registratie: September 2002
  • Laatst online: 05:37

dbzfan

Nee.

LemonC200 schreef op maandag 6 december 2021 @ 16:39:
[...]


Dat zijn ze niet. Wel kan je deze kranen in woonkamer en bijkeuken door ze een paar slagen dicht te draaien.
Hierdoor stroomt er minder water door de radiator met als gevolg een beter delta T in combinatie met een lage pompsnelheid kan dit nog best een aardig oplossing zijn. Eventueel kan je de warmte afgifte ook nog versnellen met speedfan ventilatoren.

Als je zelf de kranen kan vervangen is dat ook een oplossing, maar de gemiddelde loodgieter draait je een aardige poot uit tegenwoordig.
Als je de radiator een paar slagen dichtdraait.. Loopt de retourtemp dan niet hard op door het water dat in de circulatie zit en niet de radiator ingaat?

Acties:
  • 0 Henk 'm!

  • scofield
  • Registratie: Mei 2006
  • Laatst online: 22-10 08:22
pascalwinters schreef op maandag 6 december 2021 @ 17:57:
[...]


Nog iemand een verklaring voor deze status?
Ik zou parameters 17 28 en 29 eens terugzetten naar fabrieks instelling en dan nog eens kijken.

Acties:
  • +5 Henk 'm!

  • Seafarer
  • Registratie: November 2012
  • Laatst online: 00:04
Even van huishoudelijke aard, mocht iemand merken dat ik niet op een DM reageer dan komt dat omdat ik alle neven activiteiten naast het normale werk heb stilgelegd.

Ik merk dat regelmatig mee lezen ook al niet meer lukt. Niks ernstigs. Maar ik verzuip even in het werk en het ziet ernaar uit dat, dat wel even aanhoudt.

Ik wens U allen veel bespaar potentieel toe.

Een CV-Ketel is een vlamkoeler en een radiator is een waterkoeler.


Acties:
  • 0 Henk 'm!

  • Fantastic_fox
  • Registratie: Maart 2010
  • Laatst online: 00:24
Wie van jullie heeft in zijn cv installatie dubbel instelbare kranen laten plaatsen of dynamische kranen en wat waren hiervan de kosten?

Ik heb echt al heel veel gekloot ermee en blijf voor mijn idee zitten met comfort klachten (beleving van koude kamer komt wel gewoon op temperatuur).

Voor mijn idee zit de retour te laag (ja dat lees je goed te laag) ik meen te hebben gelezen dat je bij 55 aanvoer ongeveer 85% retour moet hebben dus 45 graden ongeveer. Ik zit bij ta 52 op een tr van 32 waardoor mijn logica zegt dat de radiator zijn afgifte vermogen niet haalt.

En in mijn idee komt dit door een gebrek aan stroming, of door het feit dat de ketel simpelweg te veel leiding moet overbruggen.

Een deel van het huis heeft retourventielen maar een aantal radiatoren (badkamer,wc en 1convector hebbe dat niet).

Ik wil het best nog een keer proberen maar heb het al talloze keren geprobeerd zonder directe verbetering.

Om jullie een idee te geven ik verbruik ongeveer 0,57kuub per graaddag waarbij we 4 dagen per week thuis zijn en 3 dagen per week alleen s morgens even en in de avond. Thermostaat staat s morgen op 19 en in de avond op 20.

Ketel is een ecomlinehrc30 met een min vermogen van 10kw en dat is wel een dingetje volgens mij wat eea kan verstoren

Wie o wie heeft de goede tip?

APS QS1 en Y600 3*340w 38graden en 3*340w 20Graden alles naar het Oosten 92 graden. Zuid set sma sunnyboy 2100b 8*255w 38 graden 178graden zuid || Warmtepomp onder cnstructie Panasonic MDC 9kw j-series enkel radiatoren maar lage temperaturen


Acties:
  • 0 Henk 'm!

  • KoningPaulus
  • Registratie: Mei 2010
  • Laatst online: 25-10 13:48
KoningPaulus schreef op maandag 6 december 2021 @ 15:21:
[...]


Thanks, de nadraaitijd op 5 minuten lijkt vooralsnog de oplossing. Gisteren schoot de ketel 5x aan in 20 minuten ofzo, omdat die retourtemperatuur bleef oplopen na uitschakelen CV. Nu loopt de temperatuur na het uitschakelen en de 5 min nadraaien rustig terug. Na die 5 min in 5 min slechts 1 graad opgelopen, en vervolgens zakte het verder netjes terug. De vloerverwarmingspomp schakelaar die ik er tussen heb gezet, op 28 graden ingesteld, slaat netjes af na 10 minuten nadat de CV stopt met verwarmen.

Ik monitor het nu de gehele dag middels een facetime verbinding met mn ketel :+

Momenteel dus de volgende instellingen:
Minimaal vermogen (c) op 25%
Maximaal vermogen (3) op 30%
Pompsnelheid (c.) op 40%
Pompsnelheid (3.) op 80%
De min. opentherm temp (E) van 40 naar 45 (loste in mijn geval de 'code 1' op bij het opwarmen), in beide situaties. Dus zowel met als zonder de verwarmingen boven open gedraaid.
Nadraaitijd CV ( 8 ) van 1 naar 5 minuten.
VVWpomp op laag constant, VVW max 38 graden.

Verwarmingen boven (2/4) dus doordeweeks open gedraaid, lijkt verder geen problemen of andere obstakels te geven.
Ketel stookt lang(zaam) op dezelfde aanvoertemp.

Enige "bevinding" van vandaag is dat er vanochtend 4 uur 45 min gestookt op lage temp voor een ruime halve graad verhoging. Al was de 18 graden in de woonkamer al wel eerder bereikt (Na +- 2 uur stoken). Temp vanochtend in de woonkamer was 17,3. Geen idee wat dit gaat doen met het verbruik. Zorgt ergens natuurlijk ook wel weer voor een stukje comfort in de werkkamertjes als de ketel langer doorbrand. 1) Iemand een oordeel over dit 'patroon'?

Aanvoer blijft stabiel rond de 42 en 45 graden, retour tussen de 34 en 35. Lijkt mij prima, of 2) ziet er iemand nog ruimte voor verbetering?
Aanvoertemp. overigens ingesteld op max 70 graden. 3) Weet niet of het zin heeft om dit nog te verlagen?
Daarnaast merkte ik vanochtend wel wat suizen in de radiatoren, mogelijk vanwege de hoge (oorspronkelijke) pompsnelheid (min 40 max 80%), dus mogelijk moet de pompsnelheid toch nog wat omlaag, al weet ik niet of ik dan weer in de knoei kom met de 'code 1' o.a.

Thanks allen wederom _/-\o_
Toch te vroeg gejuichd. Naast de hierboven genoemde onbeantwoorde vragen komen er nog wat bij.
Vanmiddag om half 3 de verwarming van 18,5 naar 19 gezet. Ketel heeft continue gebrand tot op het moment van schrijven. Aanvoer continu 47, retour 35-39
Om 19;45h code 1 voor 3 minuten. Daarna ging de ketel opnieuw aan/stoken.
Inmiddels is de woonkamer 'doorgeschoten' naar 19,5 en de ketel brand nog steeds. Wat gaat hier mis?

4.320WP | 2x MHI SRK/SRC 35 ZS-W


Acties:
  • 0 Henk 'm!

  • Laica
  • Registratie: Maart 2020
  • Laatst online: 03-04-2023
Tribunus schreef op woensdag 1 december 2021 @ 12:23:
[...]

Geen idee wat HR-bereik precies inhoud. Ik wil graag eerst zorgen dat de woning op een redelijke termijn warm wordt, dat komt het comfort ten goede. Daarnaast uiteraard een onderzoek omtrent het zakken van de temperatuur bij nachtverlaging.

Zuiniger stoken etc is ook belangrijk, maar ik vind de andere 2 zaken voor nu wat belangrijker.


[...]

Ik kan de ketel op max 85 graden zetten. Het moet toch gewoon te doen zijn met minder. En doordat ik zo weinig capaciteit heb in de woonkamer is dat de snelste winst die er te halen is. Toch maar de Installateur bellen om te vragen naar de opties.
Had je nou mechanische ventilatie? Vlak deze niet uit! Alle lucht die afgezogen wordt moet ook weer aangevuld worden. Zet hem als je naar bed gaat eens uit, om te testen of het dan warmer blijft. Ik heb dat ook gehad, bleek een flinke kier onder de voordeur te zitten.

Wat voor radiatorknoppen heb je? De handknoppen van bijv comap/sar lijken helemaal open, maar zijn dat door de voorinstelling soms niet.

Misschien dat ik een open deur intrap, maar zitten de radiatoren/ kachel goed aangesloten?

Acties:
  • 0 Henk 'm!

  • water_escape
  • Registratie: Juli 2001
  • Laatst online: 25-10 10:06
Ik heb wat informatie verzameld en hopelijk is dit voldoende voor jullie om advies te kunnen geven, want ik kom er niet meer uit.

Ketel: Bosch HRC 42 uit 2008
Thermostaat: TADO Open Therm
Vloerverwarming 130m2 en 1 radiator op de badkamer.
VVW pomp: Grundfos UPM3x Auto (staat op auto)
Ketel op zolder, vvw pomp in de kelder
Isolatie: goed, alles is aanwezig, sommige aangepast, sommige nog anno bouw 1990.

Achtergrond: Vorige bewoners hadden hele huis radiatoren zitten, dit is met de verbouwing VVW geworden. Boven is alles weg gehaald en alleen de radiator op de badkamer is er nog.
Ik heb de ketel nu op laagste vermogen aan kw staan (optie 40 = 15,8kw volgens de handleiding). Temperatuur op stand E (volgens boekje LTV max 70 graden dan, maar ik zie hem nooit hoger dan 60 stoken)

Ik heb 2 “issues” die ik niet begrijp:

1: De ketel “pendelt” heel veel. Hij gaat een paar minuten aan en dan weer een paar minuten uit en blijft zo doorgaan. Waarom blijft hij niet continu stoken? Is deze ketel te oud en te zwaar? Hij verbruikt de afgelopen dagen een 12m3 per dag om het stabiel 19 graden te houden. Hierdoor staat de cv de hele te “pendelen”
De brander kan moduleren, de cvpomp heeft 3 standen en staat op stand 2.

2: De vvw blijft ongeveer 25 graden aanvoer aangeven. Ook als er 45 graden naar toe gestuurd wordt. Waar gaat dat naar toe? Waarom wordt de vzw niet warmer?
De bypass lijkt niks mee te gebeuren als ik daaraan draai. Heb ik nu bijna helemaal dicht staan. Er zit ook een “ventielschroef”(blauwe dop) aan de retour, deze staat helemaal open.

Wat foto's met metingen:

Afbeeldingslocatie: https://tweakers.net/i/Ax75dvwkYG3WUB-qmoJoGgQb_Fk=/800x/filters:strip_icc():strip_exif()/f/image/AfMIh3C85XGBMQUZLh18vDGc.jpg?f=fotoalbum_large
Ketel op 100% vraag (even temp naar 25graden gezet zodat hij vol gaat branden)

Afbeeldingslocatie: https://tweakers.net/i/ZMP2OytxYRxnC3wNTW3uUxKKtKM=/x800/filters:strip_icc():strip_exif()/f/image/NZw8tdOcBRLFnCJI5ATybdvP.jpg?f=fotoalbum_large
Retourpijp naar buiten temperatuur.

Afbeeldingslocatie: https://tweakers.net/i/egCvDP2bejd-x-4ICu6G0QIsHTc=/800x/filters:strip_icc():strip_exif()/f/image/hOTXawmaNTS2kYnNYmgPID1F.jpg?f=fotoalbum_large
Aanvoer en Retour temp buizen vlak voor de ketel. (retour op de buis is lager dan retour uit de pijp)

Afbeeldingslocatie: https://tweakers.net/i/MUZ8_E4P0Xsbp1x6B-iTaKI-crI=/800x/filters:strip_icc():strip_exif()/f/image/xZ3MRjSisipzZ73qR83sVXjn.jpg?f=fotoalbum_large
Aanvoer en Retour temp buizen vlak voor de VVW verdeler.

Afbeeldingslocatie: https://tweakers.net/i/qMJEX2HJASFPJMq1mKOLrD9TbyM=/800x/filters:strip_icc():strip_exif()/f/image/p87iPpqTdR9tpHtVvX0UP2uQ.jpg?f=fotoalbum_large
Temperatuur aanvoer en retour IN de verdeler (thermostaat staat op 50 helemaal open). En temperatuur aanvoer en retour van individuele groepen zichtbaar.

Water-Escape


Acties:
  • 0 Henk 'm!

  • ap3nr0ts
  • Registratie: Juli 2009
  • Laatst online: 00:36

ap3nr0ts

hoi

leonbong schreef op maandag 6 december 2021 @ 20:11:
Dat is een variosar de daadwerkelijk vorm van de kraan maakt niks uit voor inregelen.

Ps omdat stadsverwarming is veronderstel.
0,2 bar
70 graden aanvoer
35 graden retour.
Je bent me nu volledig kwijt, haha. Ik heb hier gewoon te weinig know-how voor. Wat zeg je van mijn nieuwste idee? Ik knal alle VarioSars eruit die jij zegt dat ik heb, en vervang ze voor AutoSar: https://www.sanispecials....pendages-AutoSar-R867404B

Als dit ergens goedkoper kan, moet ik het nog vinden. Dan ben ik voor die circa 9 radiatoren in 1x klaar toch? Voetventielen op en die dingen hun werk laten doen.

Edit: als ik het goed begrijp, geeft deze upgrade me een systeem dat automatisch de druk goed houdt. Waterzijdig inregelen overbodig? (Of 1x per radiator, los van de rest).

[ Voor 10% gewijzigd door ap3nr0ts op 06-12-2021 21:51 ]


Acties:
  • 0 Henk 'm!

  • Stillekracht
  • Registratie: Januari 2017
  • Laatst online: 25-10 13:29
water_escape schreef op maandag 6 december 2021 @ 21:10:
Ik heb wat informatie verzameld en hopelijk is dit voldoende voor jullie om advies te kunnen geven, want ik kom er niet meer uit.

Ketel: Bosch HRC 42 uit 2008
Thermostaat: TADO Open Therm
Vloerverwarming 130m2 en 1 radiator op de badkamer.
VVW pomp: Grundfos UPM3x Auto (staat op auto)
Ketel op zolder, vvw pomp in de kelder
Isolatie: goed, alles is aanwezig, sommige aangepast, sommige nog anno bouw 1990.

Achtergrond: Vorige bewoners hadden hele huis radiatoren zitten, dit is met de verbouwing VVW geworden. Boven is alles weg gehaald en alleen de radiator op de badkamer is er nog.
Ik heb de ketel nu op laagste vermogen aan kw staan (optie 40 = 15,8kw volgens de handleiding). Temperatuur op stand E (volgens boekje LTV max 70 graden dan, maar ik zie hem nooit hoger dan 60 stoken)

Ik heb 2 “issues” die ik niet begrijp:

1: De ketel “pendelt” heel veel. Hij gaat een paar minuten aan en dan weer een paar minuten uit en blijft zo doorgaan. Waarom blijft hij niet continu stoken? Is deze ketel te oud en te zwaar? Hij verbruikt de afgelopen dagen een 12m3 per dag om het stabiel 19 graden te houden. Hierdoor staat de cv de hele te “pendelen”
De brander kan moduleren, de cvpomp heeft 3 standen en staat op stand 2.

2: De vvw blijft ongeveer 25 graden aanvoer aangeven. Ook als er 45 graden naar toe gestuurd wordt. Waar gaat dat naar toe? Waarom wordt de vzw niet warmer?
De bypass lijkt niks mee te gebeuren als ik daaraan draai. Heb ik nu bijna helemaal dicht staan. Er zit ook een “ventielschroef”(blauwe dop) aan de retour, deze staat helemaal open.
Als de vloer eenmaal op temperatuur is kan de ketel zijn forse minimale vermogen niet kwijt. Het minimale vermogen van deze ketel is 12,9kW bij een aanvoertemperatuur van 40graden en een retour van 30graden.

Afbeeldingslocatie: https://tweakers.net/i/qu9AqaRmtVjRZ6zNHbQH_nZOFgo=/800x/filters:strip_icc():strip_exif()/f/image/eAp2XxpEMr80sQJizgEWDarz.jpg?f=fotoalbum_large

Dit is uit de handleiding. Ik zie hier de door jou aangegeven minimale waarde niet terug.

Ik zou de Ta van de ketel gelijk maken met de temperatuur waar je je vloer mee wilt voeden. Zet je de Ta echt hoger, dan gaat de verdeler van je VVW je hoge temperatuur weer terug mengen naar de lagere temperatuur. Dat is zonde. Dan nog zit je met het enorme minimale vermogen. Ik denk dat je niet anders kan dan je vloeren als buffer te gaan zien. Laat ze 's nachts wat afkoelen, zodat er 's ochtends meer vermogen in kan.

Alternatieven?
- Warmtebuffer toevoegen (boiler)
- Ketel vervangen
- Pendelen accepteren.

Succes!

Acties:
  • 0 Henk 'm!

  • leonbong
  • Registratie: Augustus 2002
  • Laatst online: 25-10 15:00
ap3nr0ts schreef op maandag 6 december 2021 @ 21:30:
[...]

Je bent me nu volledig kwijt, haha. Ik heb hier gewoon te weinig know-how voor. Wat zeg je van mijn nieuwste idee? Ik knal alle VarioSars eruit die jij zegt dat ik heb, en vervang ze voor AutoSar: https://www.sanispecials....pendages-AutoSar-R867404B

Als dit ergens goedkoper kan, moet ik het nog vinden. Dan ben ik voor die circa 9 radiatoren in 1x klaar toch? Voetventielen op en die dingen hun werk laten doen.

Edit: als ik het goed begrijp, geeft deze upgrade me een systeem dat automatisch de druk goed houdt. Waterzijdig inregelen overbodig? (Of 1x per radiator, los van de rest).
Ook dan moet je ze instellen en dezelfde gegevens invoeren.

Acties:
  • 0 Henk 'm!

  • ap3nr0ts
  • Registratie: Juli 2009
  • Laatst online: 00:36

ap3nr0ts

hoi

leonbong schreef op maandag 6 december 2021 @ 22:11:
[...]

Ook dan moet je ze instellen en dezelfde gegevens invoeren.
Alright. Ik heb gewoon te weinig kennis. Ik snap bijvoorbeeld niet waarom je op basis van een aanname overal 0,2, 70 en 35 zou gebruiken. Is dit voor de radiator in mijn kamer naast de meterkast niet een totaal ander verhaal dan bovenin? En ik weet niet hoe ik het samenspel met die convectoren op mijn woonverdieping dan regel.

Ik denk dat ik hier echt te weinig van snap en weet. Iemand nog een aanbeveling voor een goede installateur regio Den Haag? Ik zou het graag zelf doen, maar de info en antwoorden hier zijn te abstract voor me na een dag klussen, haha, en wil gewoon dat die verwarming goed staat zodra hij aan gaat staan na verhuizen.

Acties:
  • 0 Henk 'm!

  • LemonC200
  • Registratie: Januari 2009
  • Laatst online: 25-10 08:41
scofield schreef op maandag 6 december 2021 @ 20:12:
[...]

Dat komt omdat niemand nog dit vak wil uitoefenen, dus dan worden de prijzen hoger. Knoeiers daargelaten. Vraag en aanbod?
Dat is inderdaad de oorzaak ze mogen van mij €100 per uur vragen, maar ik zie toch wel ook wat rare praktijken. Als in:
- Direct betalen met pin na de werkzaamheden
- Simpele klussen zoals het vervangen van een radiator kraan met twee man uitvoeren waardoor het uurtarief ook x2 is.
- Minimaal uurtarief altijd 2 uur.

Uiteraard heeft het bovengenoemde ook met vraag en aanbod te maken, maar leuk is anders.

Acties:
  • 0 Henk 'm!

  • bobke77
  • Registratie: Juni 2009
  • Laatst online: 25-10 19:38
Fantastic_fox schreef op maandag 6 december 2021 @ 20:32:
Wie van jullie heeft in zijn cv installatie dubbel instelbare kranen laten plaatsen of dynamische kranen en wat waren hiervan de kosten?

Ik heb echt al heel veel gekloot ermee en blijf voor mijn idee zitten met comfort klachten (beleving van koude kamer komt wel gewoon op temperatuur).

Voor mijn idee zit de retour te laag (ja dat lees je goed te laag) ik meen te hebben gelezen dat je bij 55 aanvoer ongeveer 85% retour moet hebben dus 45 graden ongeveer. Ik zit bij ta 52 op een tr van 32 waardoor mijn logica zegt dat de radiator zijn afgifte vermogen niet haalt.

En in mijn idee komt dit door een gebrek aan stroming, of door het feit dat de ketel simpelweg te veel leiding moet overbruggen.

Een deel van het huis heeft retourventielen maar een aantal radiatoren (badkamer,wc en 1convector hebbe dat niet).

Ik wil het best nog een keer proberen maar heb het al talloze keren geprobeerd zonder directe verbetering.

Om jullie een idee te geven ik verbruik ongeveer 0,57kuub per graaddag waarbij we 4 dagen per week thuis zijn en 3 dagen per week alleen s morgens even en in de avond. Thermostaat staat s morgen op 19 en in de avond op 20.

Ketel is een ecomlinehrc30 met een min vermogen van 10kw en dat is wel een dingetje volgens mij wat eea kan verstoren

Wie o wie heeft de goede tip?
Heb ca 2 jaar geleden op 4 radiatoren (zonder voetventielen) op de begane grond de kranen laten vervangen door dubbel instelbare (RA-N 15 serie van Danfoss), de kosten waren toen volgens mij ca €25 per kraan pus een paar zakken worstebrood en koffie voor de "monteur" (lees:goeie kennis).
Maar eenmaal ingesteld is het comfort weer terug. Verbruik heb ik nog geeneens op gelet eigenlijk.

Acties:
  • 0 Henk 'm!

  • leonbong
  • Registratie: Augustus 2002
  • Laatst online: 25-10 15:00
ap3nr0ts schreef op maandag 6 december 2021 @ 23:59:
[...]

Alright. Ik heb gewoon te weinig kennis. Ik snap bijvoorbeeld niet waarom je op basis van een aanname overal 0,2, 70 en 35 zou gebruiken. Is dit voor de radiator in mijn kamer naast de meterkast niet een totaal ander verhaal dan bovenin? En ik weet niet hoe ik het samenspel met die convectoren op mijn woonverdieping dan regel.

Ik denk dat ik hier echt te weinig van snap en weet. Iemand nog een aanbeveling voor een goede installateur regio Den Haag? Ik zou het graag zelf doen, maar de info en antwoorden hier zijn te abstract voor me na een dag klussen, haha, en wil gewoon dat die verwarming goed staat zodra hij aan gaat staan na verhuizen.
Probeer het maar gewoon.
Bij stadsverwarming is het aanvoerwater eigenlijk altijd 70 graden, daarnaast is een retour onder 40 graden een eis.

Voorbeeld
Een type 22 radiator van 600mm hoog en 1200mm breed levert dan als instelling 2 op.
Met als uitgangspunt 0,2bar 70/35 die je voor alle radiatoren kan hanteren.

En als de radiator dan niet goed warm wordt dan verhoog je de instelling.
Uiteindelijk bij stadsverwarming maakt de inregeling (retourtemperatuur) financieel niet veel uit voor de rekening.

[ Voor 15% gewijzigd door leonbong op 07-12-2021 08:27 ]


Acties:
  • 0 Henk 'm!

  • LemonC200
  • Registratie: Januari 2009
  • Laatst online: 25-10 08:41
dbzfan schreef op maandag 6 december 2021 @ 20:12:
[...]


Als je de radiator een paar slagen dichtdraait.. Loopt de retourtemp dan niet hard op door het water dat in de circulatie zit en niet de radiator ingaat?
Dat kan inderdaad, maar als je alles in hebt geregeld en er is niet genoeg flow kan ook de aanvoer tempratuur te snel oplopen.

Daarom wordt altijd aangeraden om te kijken of het mogelijk is of om de aanvoer tempratuur te verlagen en/of het vermogen te verlagen in combinatie met een juiste pompsnelheid. Als je er hiermee voor kan zorgen dat je aanvoer bijvoorbeeld 55 is en je retour 35 dan maak je al aardig gebruik van het HR potentieel.

Daarboven draai sommige radiatoren een paar slagen of een slag dicht en je controleert of de aanvoer en retour. Hiermee zorg je voor de correcte warmte afgifte.

Uiteraard niet zo perfect als een dynamische radiator kraan, maar een heel aardig alternatief. Wil je echt per ruimte verwarmen dan werkt het een paar slagen dicht draaien natuurlijk minder. Maar goed dan loop je vaak weer tegen andere issues aan die negatief zijn voor het rendement zoals een te hoog minimum vermogen bij een oudere CV

Acties:
  • 0 Henk 'm!

  • water_escape
  • Registratie: Juli 2001
  • Laatst online: 25-10 10:06
Stillekracht schreef op maandag 6 december 2021 @ 21:31:
[...]


Als de vloer eenmaal op temperatuur is kan de ketel zijn forse minimale vermogen niet kwijt. Het minimale vermogen van deze ketel is 12,9kW bij een aanvoertemperatuur van 40graden en een retour van 30graden.

[Afbeelding]

Dit is uit de handleiding. Ik zie hier de door jou aangegeven minimale waarde niet terug.

Ik zou de Ta van de ketel gelijk maken met de temperatuur waar je je vloer mee wilt voeden. Zet je de Ta echt hoger, dan gaat de verdeler van je VVW je hoge temperatuur weer terug mengen naar de lagere temperatuur. Dat is zonde. Dan nog zit je met het enorme minimale vermogen. Ik denk dat je niet anders kan dan je vloeren als buffer te gaan zien. Laat ze 's nachts wat afkoelen, zodat er 's ochtends meer vermogen in kan.

Alternatieven?
- Warmtebuffer toevoegen (boiler)
- Ketel vervangen
- Pendelen accepteren.

Succes!
Dank voor je snelle reactie.
Ik zie onderstaande opties in de handleiding. Hij staat nu op 50 (=19,7kw?)
Wat is de Ta die jij bedoeld hier? VVW zou je op 30 graden aanvoer willen. Maar het verschil tussen de aanvoer vlak voor de vvw en in de vvw is erg groot. Die begrijp ik niet.

Afbeeldingslocatie: https://tweakers.net/i/LhYPYR0ALPu0TrpzzkQ5W1uiJms=/x800/filters:strip_icc():strip_exif()/f/image/CE0EeC8oQCev9vlaO1zbuv25.jpg?f=fotoalbum_large

Water-Escape


Acties:
  • 0 Henk 'm!

  • ap3nr0ts
  • Registratie: Juli 2009
  • Laatst online: 00:36

ap3nr0ts

hoi

leonbong schreef op dinsdag 7 december 2021 @ 08:07:
[...]

Probeer het maar gewoon.
Bij stadsverwarming is het aanvoerwater eigenlijk altijd 70 graden, daarnaast is een retour onder 40 graden een eis.

Voorbeeld
Een type 22 radiator van 600mm hoog en 1200mm breed levert dan als instelling 2 op.
Met als uitgangspunt 0,2bar 70/35 die je voor alle radiatoren kan hanteren.

En als de radiator dan niet goed warm wordt dan verhoog je de instelling.
Uiteindelijk bij stadsverwarming maakt de inregeling (retourtemperatuur) financieel niet veel uit voor de rekening.
Echt enorm bedankt voor al je tips, man. Dan ga ik dat sleuteltje gewoon bestellen. Iedere webshop prima?

Wat adviseer je daarnaast met deze convectoren in woonkamer (2) en hal (1), gewoon vol open? Die in hal heeft dus wel weer een (ander) thermostaat. Rest is gewoon hetzelfde.

Ik ga dat sleuteltje proberen te krijgen voordat ik intrek. Kan ik het even mooi afstellen en later finetunen.

Afbeeldingslocatie: https://tweakers.net/i/WWGCinEdWj63uGg4kLH5eJK5sZM=/x800/filters:strip_icc():strip_exif()/f/image/7udUIIlBTfy7isaOZC0Cf7iF.jpg?f=fotoalbum_large

Afbeeldingslocatie: https://tweakers.net/i/ZY85b6oLOz-1jTUquRP_FI3Jfkw=/x800/filters:strip_icc():strip_exif()/f/image/v1m2bk3CmskyNlYppJhzqNtu.jpg?f=fotoalbum_large

Acties:
  • 0 Henk 'm!

  • Fantastic_fox
  • Registratie: Maart 2010
  • Laatst online: 00:24
@bobke77 Klinkt goed ik bestel alvast wat vlaai en zet 6 kannen koffie ik stuur je zo mijn adres als jij even regelt dat hij langs komt :-) nee geintje.

Wat waren je comfort klachten vooraf en in hoeverre zijn die weg nu? en welke ketel (minimaal vermogen) heb je (en heb je die nog steeds?

Ik heb gisteren avond tot heel laat nogmaals geprobeerd het ingesteld te krijgen en het leek op den duur beter tussen aanvoer en retour (als ik hem goed laat doorstoken kamerthermostaat op 26 gezet).

In hoeveeer dit ook gaat werken om de kamer op 20-20,5 te houden gaan we vanavond ervaren.

Thnx avlast voor eventuele inform bet betrekking tot bovenstaande.

APS QS1 en Y600 3*340w 38graden en 3*340w 20Graden alles naar het Oosten 92 graden. Zuid set sma sunnyboy 2100b 8*255w 38 graden 178graden zuid || Warmtepomp onder cnstructie Panasonic MDC 9kw j-series enkel radiatoren maar lage temperaturen


Acties:
  • 0 Henk 'm!

  • Stillekracht
  • Registratie: Januari 2017
  • Laatst online: 25-10 13:29
water_escape schreef op dinsdag 7 december 2021 @ 08:27:
[...]


Dank voor je snelle reactie.
Ik zie onderstaande opties in de handleiding. Hij staat nu op 50 (=19,7kw?)
Wat is de Ta die jij bedoeld hier? VVW zou je op 30 graden aanvoer willen. Maar het verschil tussen de aanvoer vlak voor de vvw en in de vvw is erg groot. Die begrijp ik niet.

[Afbeelding]
Met de instellingen uit jouw plaatje stel je het maximale vermogen in dat jij toestaat. Zit je die op de minimale waarde dan heeft de ketel ook niet meer de ruimte om nog te moduleren. Hij kan dan dus niet meer vermogen leveren dan dat jij hebt ingesteld. Het heeft op zich niet zoveel zin om dit vermogen te begrenzen. Als hij het vermogen niet kwijt kan zal hij niet op een hoger vermogen gaan draaien. Heb je het vermogen wel nodig (het is heel koud en je hebt veel warmtevraag) dan kan de ketel dus niet meer leveren als je hem begrensd hebt.

Afbeeldingslocatie: https://tweakers.net/i/tkfZ0FTDHjA7n4MzAx9p9AB_uSY=/x800/filters:strip_icc():strip_exif()/f/image/o4vXqOA06NSMHYn6tqd0goNQ.jpg?f=fotoalbum_large

In bovenstaande kopie uit de handleiding wordt aangegeven hoe je de maximale aanvoertemperatuur (Ta) van de ketel instelt. Dat is dus de maximale temperatuur die de ketel genereert. Als ik jouw verhaal lees dan zou ik hem op stand 1 zetten. In hoofdstuk 8.2.5 staat nog een andere methode om de Ta in te stellen. Dan zijn het niet een aantal voorgekauwde keuzes, maar kan je zelf echt de temp bepalen.

Meet even of de Ta die de ketel produceert ook bij de VVW aankomt. Waarom daar op je meter eventueel een andere temp wordt weergegeven kan ik niet verklaren (zie ik trouwens bij mijn systeem ook)

Acties:
  • 0 Henk 'm!

  • water_escape
  • Registratie: Juli 2001
  • Laatst online: 25-10 10:06
Dank je,
Ja al deze settings ken ik inderdaad. Ik dacht dat ik dan E moet hebben ivm vloerverwarming lage temp. Maar weet niet wat de grundfos daarmee kan dan weer.

Hij staat nu op stand E, dus als hij flink moet stoken dan maakt hij 60 graden aan. = 50 bij VVW aanvoer =. 30 IN de VVW buis.

Als hij niet op vol vermogen draait (nu) maakt de keten 30-35 graden aan. Dan komt er 27 bij de VVW aanvoer aan en blijft de VVW pomp draaien met 25 graden. (aanvoer en retour is dan gelijk bij de ketel ook, beide 25 graden)
Stillekracht schreef op dinsdag 7 december 2021 @ 10:38:
[...]


Met de instellingen uit jouw plaatje stel je het maximale vermogen in dat jij toestaat. Zit je die op de minimale waarde dan heeft de ketel ook niet meer de ruimte om nog te moduleren. Hij kan dan dus niet meer vermogen leveren dan dat jij hebt ingesteld. Het heeft op zich niet zoveel zin om dit vermogen te begrenzen. Als hij het vermogen niet kwijt kan zal hij niet op een hoger vermogen gaan draaien. Heb je het vermogen wel nodig (het is heel koud en je hebt veel warmtevraag) dan kan de ketel dus niet meer leveren als je hem begrensd hebt.

[Afbeelding]

In bovenstaande kopie uit de handleiding wordt aangegeven hoe je de maximale aanvoertemperatuur (Ta) van de ketel instelt. Dat is dus de maximale temperatuur die de ketel genereert. Als ik jouw verhaal lees dan zou ik hem op stand 1 zetten. In hoofdstuk 8.2.5 staat nog een andere methode om de Ta in te stellen. Dan zijn het niet een aantal voorgekauwde keuzes, maar kan je zelf echt de temp bepalen.

Meet even of de Ta die de ketel produceert ook bij de VVW aankomt. Waarom daar op je meter eventueel een andere temp wordt weergegeven kan ik niet verklaren (zie ik trouwens bij mijn systeem ook)

Water-Escape


Acties:
  • +1 Henk 'm!

  • Blihi
  • Registratie: Juni 2018
  • Laatst online: 09-10 15:42
water_escape schreef op dinsdag 7 december 2021 @ 10:52:
Dank je,
Ja al deze settings ken ik inderdaad. Ik dacht dat ik dan E moet hebben ivm vloerverwarming lage temp. Maar weet niet wat de grundfos daarmee kan dan weer.

Hij staat nu op stand E, dus als hij flink moet stoken dan maakt hij 60 graden aan. = 50 bij VVW aanvoer =. 30 IN de VVW buis.

Als hij niet op vol vermogen draait (nu) maakt de keten 30-35 graden aan. Dan komt er 27 bij de VVW aanvoer aan en blijft de VVW pomp draaien met 25 graden. (aanvoer en retour is dan gelijk bij de ketel ook, beide 25 graden)


[...]
Het klinkt een beetje alsof je een OpenTherm thermostaat gebruikt. Dan heb je verder niets aan deze instelling, want de thermostaat regelt de gevraagde aanvoertemperatuur, niet de ketel. Dit is puur het maximum dat de ketel levert.

Als er 27 graden de vloer in gaat en 25 graden de vloer uit komt, dan is waarschijnlijk de CV installatie de vloer aan het koelen in plaats van opwarmen.
Je hebt eerst, bij het opwarmen, met 50 graden water de vloer goed warm gemaakt en bent nu met 27 graden water de vloer weer aan het afkoelen. De warmte uit het water is dan halverwege de vloer al op en de rest van de tijd geeft de vloer warmte terug aan het water. Op een gegeven moment is de vloer weer afgekoeld en dan zal de aanvoer weer omhoog gaan.

Mijns inziens moet je bij vloerverwarming zorgen voor een constante temperatuur de vloer in. Dus geen Opentherm thermostaat gebruiken, maar een aan/uit versie. Moduleren doet de ketel dan ook, niet op aanvoertemperatuur, maar op de retourtemperatuur ofwel delta-T.

WP: Toshiba Estia 8kW split HWT-801H(R)W-E + HWT-1101 binnenunit met 300 liter SWW tank. PV: 4 strings, totaal 12590 Wp


Acties:
  • 0 Henk 'm!

  • Tito129
  • Registratie: November 2001
  • Laatst online: 20:41
Heb een vraag door middel van dit topic elke kamer waterzijdig ingeregeld en elke radiator dit aanstaat voorzien van thermostaat kraan.
De groepen van de vloerverwarming ook ingesteld zodat de retour van elke groep het zelfde is.
Ik heb een hoge temperatuur vloerverwarming verdeler
Nu ben ik de ketel aan het instellen.
Nu vraag ik mij af wat beter/verstandigere is.
Aanvoer 55 gr , vloerverwarming verdeler mengt dan bij op 35gr en retour ketel is 32gr
Aanvoer 50 gr, vloerverwarming verdeler mengt dan bij op 32g2 en retour ketel is 30gr.
Ik zelf denk 55 gr waar door er 23gr afgifte is in de vloer en bij 50gr 20gr afgifte.

Acties:
  • 0 Henk 'm!

  • water_escape
  • Registratie: Juli 2001
  • Laatst online: 25-10 10:06
Blihi schreef op dinsdag 7 december 2021 @ 11:18:
[...]


Het klinkt een beetje alsof je een OpenTherm thermostaat gebruikt. Dan heb je verder niets aan deze instelling, want de thermostaat regelt de gevraagde aanvoertemperatuur, niet de ketel. Dit is puur het maximum dat de ketel levert.

Als er 27 graden de vloer in gaat en 25 graden de vloer uit komt, dan is waarschijnlijk de CV installatie de vloer aan het koelen in plaats van opwarmen.
Je hebt eerst, bij het opwarmen, met 50 graden water de vloer goed warm gemaakt en bent nu met 27 graden water de vloer weer aan het afkoelen. De warmte uit het water is dan halverwege de vloer al op en de rest van de tijd geeft de vloer warmte terug aan het water. Op een gegeven moment is de vloer weer afgekoeld en dan zal de aanvoer weer omhoog gaan.

Mijns inziens moet je bij vloerverwarming zorgen voor een constante temperatuur de vloer in. Dus geen Opentherm thermostaat gebruiken, maar een aan/uit versie. Moduleren doet de ketel dan ook, niet op aanvoertemperatuur, maar op de retourtemperatuur ofwel delta-T.
Het ligt net iets anders.

De aanvoer is idd 50 graden tot voor de vvw verdeler (zie eerdere foto). Maar de vvw verdeler IN is maar 28 graden (niet de aangevoerde 50, waarom weet ik niet, wordt gemengd in de verdeler?.) vvw retour is ook ongeveer 27 graden.

Ik heb een TADO thermostaat en de ketel heeft een OT module waar deze aan zit gekoppeld.

Zeg jij nu: OT module eruit en de tado aan/uit aansluiten? Dan aanvoer temp (draaiknop) op stand 1/2 = 30-40 graden. Dan voert hij altijd (aan/uit) 30-40 graden aan wanneer er vraag is.

Wat als er veel vraag nodig is? gaat hij dan wel over die 40 heen? Kan deze oude ketel op retour moduleren?

Water-Escape


Acties:
  • 0 Henk 'm!

  • witterholt
  • Registratie: Juli 2007
  • Laatst online: 25-10 14:01
Toekejoeke schreef op donderdag 2 december 2021 @ 10:52:
Update: Intergas monteur is net langs geweest, heeft de nieuwste software erop gezet. twee streepjes 1.85 en drie streepjes 1.21. Net in C020, P011 gecheckt en deze staat nu op 18 waar deze voorheen begrensd was op 22. Ketel zou daarmee in theorie op een lager pitje kunnen draaien. Aangezien ik met radiatoren de woning verwarm weet ik niet of het effect heeft maar toch fijn om gewoon te weten dat de ketel het wel kan.

edit: over de nummering van de firmware gaf hij aan dat normaal gesproken er nieuwe wordt ingelezen dit ook uit te lezen zou moeten zijn en dat 1.85 momenteel de hoogste en nieuwste versie is. Ik ben dan ook van versie 1.80 naar 1.85 gegaan
Bij mij is ie ook langs geweest. Ik heb geen upgrade gehad, maar er is wel iets veranderd waardoor parameter 11 nu naar 17% gezet kan worden. Voorheen was dat 22%.

Acties:
  • 0 Henk 'm!

  • thespeed
  • Registratie: April 2005
  • Laatst online: 02:08
Wat hebben de meeste hier gedaan met het waterzijdig inregelen van de verwarming.
Ik heb zelf 60--.45 gedaan maar ik lees ook vaak dat iedereen 60--40 doet.
Ik snap dat je een zo laag mogelijk retour wil hebben maar ik weet niet als de verwarming nog voldoende warmte afgeeft bij 60--40.
Dus ik ben even aan het kijken als het veel nut heeft om dit toch nog iets te veranderen.
Iemand ervaring hiermee?

Ik moet sowieso eigenlijk nog 2 verwarmingen thuis andersom aansluiten.
Maar eens kijken als ik dat nu nog ga doen of volgend jaar in de zomer.
Heb nog niet zoveel zin om de kruipruimte nu in te gaan.

Acties:
  • 0 Henk 'm!

  • Blihi
  • Registratie: Juni 2018
  • Laatst online: 09-10 15:42
water_escape schreef op dinsdag 7 december 2021 @ 11:45:
[...]

Het ligt net iets anders.

De aanvoer is idd 50 graden tot voor de vvw verdeler (zie eerdere foto). Maar de vvw verdeler IN is maar 28 graden (niet de aangevoerde 50, waarom weet ik niet, wordt gemengd in de verdeler?.) vvw retour is ook ongeveer 27 graden.
Ja, dit is een mengverdeler. Dus retour uit de vloer wordt gemengd met 50 graden vanuit de ketel en dan de vloer in gestuurd. Als je 27 graden de vloer uit krijgt bij 28 de vloer in heb je de vloerverwarmingspomp heel hoog staan. Dat is op zich prima, maar 28/27 is wel warm. Dan is de vloer dus gemiddeld 27,5 graden.
Ik heb een TADO thermostaat en de ketel heeft een OT module waar deze aan zit gekoppeld.

Zeg jij nu: OT module eruit en de tado aan/uit aansluiten? Dan aanvoer temp (draaiknop) op stand 1/2 = 30-40 graden. Dan voert hij altijd (aan/uit) 30-40 graden aan wanneer er vraag is.
Dat klopt, maar 30-40 hoeft niet. Je kunt hem ook op 50 zetten, zodat de vloer even warm blijft. Door hem lager te zetten verlaag je de temperatuur van de vloer en daarmee het afgiftevermogen.
Wat als er veel vraag nodig is? gaat hij dan wel over die 40 heen? Kan deze oude ketel op retour moduleren?
Nee, hij blijft 40 graden water leveren. Je moet dus zorgen dat je met 40 graden de boel warm krijgt. De retour wordt kouder, dus er kan meer gas verbrand worden om het verschil tussen retour en aanvoer te overbruggen. Dat kunnen alle ketels.

Alleen als de retour te warm wordt, ga je eventueel over de 40 heen en dan krijg je pendelgedrag.

WP: Toshiba Estia 8kW split HWT-801H(R)W-E + HWT-1101 binnenunit met 300 liter SWW tank. PV: 4 strings, totaal 12590 Wp


Acties:
  • 0 Henk 'm!

  • Toekejoeke
  • Registratie: September 2013
  • Laatst online: 22:47
witterholt schreef op dinsdag 7 december 2021 @ 12:21:
[...]

Bij mij is ie ook langs geweest. Ik heb geen upgrade gehad, maar er is wel iets veranderd waardoor parameter 11 nu naar 17% gezet kan worden. Voorheen was dat 22%.
enerzijds mooi dat ze er iets aan doen, verbaas me wel dat de ene een update krijgt de ander "iets" anders waardoor parameter 11 naar 17% kan en die van mij naar 18%. Vraag me af of het niet alleen een grafische verbetering is of dat er daadwerkelijk iets verandert is..
Pagina: 1 ... 50 ... 114 Laatste

Dit topic is gesloten.

Let op:
Het posten van je gasverbruik voegt weinig toe. Laat dit dan ook achterwege als dit het enige is wat je post. Het wordt dan al gauw een opsom-topic en laat de écht interessante berichten ondersneeuwen. Voor het vergelijken van je verbruik is er een apart topic: Wat is jouw actuele energieverbruik?