Hoe zou dit met SpeedComfort gaan? Die schakelen op 33 graden. Maar dan heb je dus ook ineens een betere warmeafgifte. Werkt dat tegen, of is de schakeltemperatuur laag genoeg om geen effect te hebben op het leren van de thermostaat? Ik denk er aan om de kickspace te stoppen, maar ben bang voor ongelijke verwarming van de benedenverdieping (eenzijdig). Dus misschien dat de luchtstroom verbeteren een goede tegenmaatregel is.Seafarer schreef op zaterdag 23 oktober 2021 @ 14:18:
[...]
Kick space. Tsja. Wat zal ik daarop zeggen. Gewoon eruit slopen.
(...)
Wat jezelf al op merkte, het lijkt het zelflerende van de thermostaat te verstoren.
Een extra draadloze honeywell aan/uit thermostaat erbij zetten voor de werkkamer? Dan kun je die omhoog draaien als je daar werkt. Zo'n thermostaat kan paralel aan de bestaande.DavidZH schreef op zondag 24 oktober 2021 @ 21:15:
[...]
2: Ik hoop hier op een slimme hack van iemand die ongeveer dezelfde situatie heeft (kan me niet voorstellen dat ik de enige ben)
Is wel extra hardware, maar die dingen zijn niet zo duur. Misschien zelfs tweedehands.
Afsluiter dicht zetten. En wachten tot het winter wordt. Dan weet je het meteen.DaKo2019 schreef op maandag 25 oktober 2021 @ 08:18:
[...]
Hoe zou dit met SpeedComfort gaan? Die schakelen op 33 graden. Maar dan heb je dus ook ineens een betere warmeafgifte. Werkt dat tegen, of is de schakeltemperatuur laag genoeg om geen effect te hebben op het leren van de thermostaat? Ik denk er aan om de kickspace te stoppen, maar ben bang voor ongelijke verwarming van de benedenverdieping (eenzijdig). Dus misschien dat de luchtstroom verbeteren een goede tegenmaatregel is.
Een CV-Ketel is een vlamkoeler en een radiator is een waterkoeler.
Mag ik hierop in haken? Want ik ben sinds vorige week mijn dynamische heimeiers Eclips ventielen aan het inregelen en ik ben uitgegaan van 70/55 is dat ook niet optimaal? Ik durf op dit moment nog niet lager ivm jaren 30 huis en alleen radiatoren en ik ben van plan dit eerst te gaan uitproberen en daarna eventueel naar 60 graden verlagen.Seafarer schreef op zondag 24 oktober 2021 @ 14:27:
[...]
dit begrijp ik niet. 75/55 is wat je ingesteld hebt op je voor instellings ventielen? Mag ik sowieso adviseren om daar 75/60 van te maken. Anders beperk je de flow teveel over de ketel.
[...]
Music is no longer an expression of the soul or the work of an artist; it's a 'product' that is manufactured, packaged, catalogued, distributed, managed, regulated, and above all sold!
Vul bij eenzelfde radiator eens beide stookregimes in. Bij de heimeier app.Ruidasilva schreef op maandag 25 oktober 2021 @ 12:36:
[...]
Mag ik hierop in haken? Want ik ben sinds vorige week mijn dynamische heimeiers Eclips ventielen aan het inregelen en ik ben uitgegaan van 70/55 is dat ook niet optimaal? Ik durf op dit moment nog niet lager ivm jaren 30 huis en alleen radiatoren en ik ben van plan dit eerst te gaan uitproberen en daarna eventueel naar 60 graden verlagen.
70/55 geeft al meer dan 20% meer flow dan 75/55. Dus ik zou het even zo laten.
En bij problemen met te weinig flow zet je ze wat verder open. Dat is 15 min. werk in je hele huis.
Een CV-Ketel is een vlamkoeler en een radiator is een waterkoeler.
Ok, mijn bevindingen: na een nacht niet bijverwarmen duurt het op warmte komen duurt zo'n 20 seconden langer. Best te overzien, maar bij mij in de keuken al meer dan een verdubbeling.IkWilbert schreef op vrijdag 22 oktober 2021 @ 16:42:
[...]
Ik heb zojuist de instelling aangepast van om de 2 uur (waarde 02) naar 10 uur (waarde 10) Helaas kon ik de instelling niet helemaal uitzetten ( waarde 00) op de ketel zelf. Laagste stand via menu op de ketel was 01.
Maar na elk verbruik warmt hij gelijk op, dus gedurende de dag is de impact beperkt.
Echter, ik heb het idee dat wanneer de CV draait, het aanzienlijk langer duurt (flinke minuut?) voor het water op temperatuur is. Waarschijnlijk omdat de 3-wegklep eerst naar de juiste positie moet voor hij kan gaan verwarmen.
Dat werd mij toch te oncomfortabel, dus ik heb hem weer naar 2 uur teruggezet
Hier tot nu toe nog geen "last" ondervonden. Badkamer een paar seconden later warm en beneden in de keuken hebben we een close in boiler dus daar heeft de cv geen impact op. Ik laat de waarde nog even op 10 staan voor nu.Zwartoog schreef op maandag 25 oktober 2021 @ 13:55:
[...]
Ok, mijn bevindingen: na een nacht niet bijverwarmen duurt het op warmte komen duurt zo'n 20 seconden langer. Best te overzien, maar bij mij in de keuken al meer dan een verdubbeling.
Maar na elk verbruik warmt hij gelijk op, dus gedurende de dag is de impact beperkt.
Echter, ik heb het idee dat wanneer de CV draait, het aanzienlijk langer duurt (flinke minuut?) voor het water op temperatuur is. Waarschijnlijk omdat de 3-wegklep eerst naar de juiste positie moet voor hij kan gaan verwarmen.
Dat werd mij toch te oncomfortabel, dus ik heb hem weer naar 2 uur teruggezet
I intend to live forever. So far, so good.
Ok super! het uitgangspunt is dan de hoeveelheid L/H die wordt aangegeven bij het veranderen van het stookregime. Ik ga ervanuit dat je daarmee de flow bedoelt of kan ik dat ergens anders aflezen in de (IMI) app?Seafarer schreef op maandag 25 oktober 2021 @ 13:02:
[...]
Vul bij eenzelfde radiator eens beide stookregimes in. Bij de heimeier app.
70/55 geeft al meer dan 20% meer flow dan 75/55. Dus ik zou het even zo laten.
En bij problemen met te weinig flow zet je ze wat verder open. Dat is 15 min. werk in je hele huis.
Andere vraag mbt de minimale en maximale pomsnelheid die staan nu op mijn Extreme 36 nog op 35 en 65 %, met 15KW aan radiatoren en de CV op 5 min nadraaitijd. Ik heb het idee dat de flow iets te snel is waardoor de radiatoren snel op temp komen, maar niet een gelijkmatige afgifte hebben in de zin van dat de CV de hele dag op een rustig pitje staat te branden. Op youtube geeft John Visser aan om zowel de minimale als de maximale pompsnelheid aan te passen naar 15 en 20 %. Is dat idd aan te raden en wat voor impact heeft dit op de eventuele flow en is bijvoorbeeld niet handiger om alleen de minimale snelheid of de maximale snelheid aan te passen?
Music is no longer an expression of the soul or the work of an artist; it's a 'product' that is manufactured, packaged, catalogued, distributed, managed, regulated, and above all sold!
flow is doorstroming is liters./u of ltrs./secRuidasilva schreef op maandag 25 oktober 2021 @ 14:15:
[...]
Ok super! het uitgangspunt is dan de hoeveelheid L/H die wordt aangegeven bij het veranderen van het stookregime. Ik ga ervanuit dat je daarmee de flow bedoelt of kan ik dat ergens anders aflezen in de (IMI) app?
Als je ketel als laagste 5kW vermogen geeft en je huis verliest er maar 3. Dan moet de ketel wel aan/uit gaan. Rustig de hele dag branden gaat meestal niet lukken.Andere vraag mbt de minimale en maximale pomsnelheid die staan nu op mijn Extreme 36 nog op 35 en 65 %, met 15KW aan radiatoren en de CV op 5 min nadraaitijd. Ik heb het idee dat de flow iets te snel is waardoor de radiatoren snel op temp komen, maar niet een gelijkmatige afgifte hebben in de zin van dat de CV de hele dag op een rustig pitje staat te branden.
Laat die pomp snelheid maar zo staan 15% is wel erg weinig.Op youtube geeft John Visser aan om zowel de minimale als de maximale pompsnelheid aan te passen naar 15 en 20 %. Is dat idd aan te raden en wat voor impact heeft dit op de eventuele flow en is bijvoorbeeld niet handiger om alleen de minimale snelheid of de maximale snelheid aan te passen?
Een CV-Ketel is een vlamkoeler en een radiator is een waterkoeler.
Ik heb ook mijn intergas compact afgesteld volgens John Visser.
vermogen op 40%. pomp op 50%. ( 40 lukte niet ). ook de maximale temperatuur heb ik op 35 graden staan.
de vloer verwarming geknepen op 30 graden, badkamer vol open dus max 35. alle overigen radiatoren heb ik dicht gedraaid.
Doel is de vloer net even iets verwarmen dat de kou er uit is als ook de badkamer. dus zeg 20 graden max
Daarna moet de Airco of de houtkachel verwarmen tot 21/22 graden, dus ik wil niet dat het huis opwarm door de vloerverwarming
Ben ik goed bezig op deze manier of zijn er andere zaken waar ik rekening mee moet houden?
vermogen op 40%. pomp op 50%. ( 40 lukte niet ). ook de maximale temperatuur heb ik op 35 graden staan.
de vloer verwarming geknepen op 30 graden, badkamer vol open dus max 35. alle overigen radiatoren heb ik dicht gedraaid.
Doel is de vloer net even iets verwarmen dat de kou er uit is als ook de badkamer. dus zeg 20 graden max
Daarna moet de Airco of de houtkachel verwarmen tot 21/22 graden, dus ik wil niet dat het huis opwarm door de vloerverwarming
Ben ik goed bezig op deze manier of zijn er andere zaken waar ik rekening mee moet houden?
[ Voor 4% gewijzigd door merlin1201 op 26-10-2021 17:13 ]
4800 Wp 10x ZO 6x NW https://pvoutput.org/intraday.jsp?id=74451&sid=66030
Goedenmiddag. Intergas monteur is zojuist geweest om de software van mijn Intergas Xtreme24 aan te passen (zodat deze nu verder kan terug moduleren). Wat zie ik als wijzigingen?
1) Parameter P011 (minimaal CV vermogen) kon eerst niet lager dan 33, kan nu naar 28. Een beetje extrapoleren leert dat dit ongeveer overeenkomt met 4.5kW. Nog geen 3.6kW, maar wel een verbetering.
2) Parameter P071 (minimaal WW vermogen) kon eerst niet lager dan 18, kan nu naar 16
3) Parameter P032: standaard instelling van CV-pomp minimaal is van 35% naar 30% gegaan. Staat bij mij overigens op 20%, misschien moet ik dit wat hoger zetten nu minimaal aantal kW omlaag is gegaan.
Ik had gehoopt dat het minimum nog lager kon (de beloofde 3.6kW) maar het is in elk geval weer een verbetering.
1) Parameter P011 (minimaal CV vermogen) kon eerst niet lager dan 33, kan nu naar 28. Een beetje extrapoleren leert dat dit ongeveer overeenkomt met 4.5kW. Nog geen 3.6kW, maar wel een verbetering.
2) Parameter P071 (minimaal WW vermogen) kon eerst niet lager dan 18, kan nu naar 16
3) Parameter P032: standaard instelling van CV-pomp minimaal is van 35% naar 30% gegaan. Staat bij mij overigens op 20%, misschien moet ik dit wat hoger zetten nu minimaal aantal kW omlaag is gegaan.
Ik had gehoopt dat het minimum nog lager kon (de beloofde 3.6kW) maar het is in elk geval weer een verbetering.
[ Voor 8% gewijzigd door Ribruijn op 27-10-2021 14:02 ]
Het bericht (en de reacties erop) van @Turbodirk heb ik verplaatst naar een eigen topic:
Vloerverwarming comfortabeler krijgen
Het is wat te uitgebreid om hier te bespreken
Vloerverwarming comfortabeler krijgen
Het is wat te uitgebreid om hier te bespreken
Ik sinds kort een Intergas Gateway waarmee ik mijn Xtreme 36 ketel kan uitlezen en dit heb ik in Home Assistant geïntegreerd.
Nu heb ik de aanvoertemperatuur CV op 40 graden ingesteld staan, maar als ik in de historie kijk blijft de CV-ketel temperatuur rond de 35 graden schommelen. Kan iemand mij uitleggen hoe dit te verklaren is?
:strip_exif()/f/image/62M4pe6PoXSTyaasDgrRecer.jpg?f=fotoalbum_large)
Ik probeer namelijk de hoogte van de afgiftetemperatuur op de bovenverdieping te verhogen. In tegenstelling tot beneden waar PVC ligt, ligt hier laminaat met heat foil wat de warmte minder goed geleid. Het verschil is ongeveer 2 tot 3 graden.
:strip_exif()/f/image/39auVteaXTmtbQ26vMYeyljV.jpg?f=fotoalbum_large)
De pomp van de ketel is trouwens de enige pomp in het CV systeem; het betreft dus een gesloten LTV systeem.
Inmiddels heb ik het al gevonden; het was parameter 57 welke op waarde 1 (warmtevraag beantwoorden met minimale aanvoertemperatuur begrensd op 30°C) stond. Deze heb ik nu op 2 (warmtevraag beantwoorden met maximaal ingestelde aanvoertemperatuur) gezet.
Nu heb ik de aanvoertemperatuur CV op 40 graden ingesteld staan, maar als ik in de historie kijk blijft de CV-ketel temperatuur rond de 35 graden schommelen. Kan iemand mij uitleggen hoe dit te verklaren is?
:strip_exif()/f/image/62M4pe6PoXSTyaasDgrRecer.jpg?f=fotoalbum_large)
Ik probeer namelijk de hoogte van de afgiftetemperatuur op de bovenverdieping te verhogen. In tegenstelling tot beneden waar PVC ligt, ligt hier laminaat met heat foil wat de warmte minder goed geleid. Het verschil is ongeveer 2 tot 3 graden.
:strip_exif()/f/image/39auVteaXTmtbQ26vMYeyljV.jpg?f=fotoalbum_large)
De pomp van de ketel is trouwens de enige pomp in het CV systeem; het betreft dus een gesloten LTV systeem.
Inmiddels heb ik het al gevonden; het was parameter 57 welke op waarde 1 (warmtevraag beantwoorden met minimale aanvoertemperatuur begrensd op 30°C) stond. Deze heb ik nu op 2 (warmtevraag beantwoorden met maximaal ingestelde aanvoertemperatuur) gezet.
[ Voor 19% gewijzigd door witterholt op 27-10-2021 17:59 ]
Dan krijg je een aan/uit systeem hewitterholt schreef op woensdag 27 oktober 2021 @ 17:08:
Ik sinds kort een Intergas Gateway waarmee ik mijn Xtreme 36 ketel kan uitlezen en dit heb ik in Home Assistant geïntegreerd.
Nu heb ik de aanvoertemperatuur CV op 40 graden ingesteld staan, maar als ik in de historie kijk blijft de CV-ketel temperatuur rond de 35 graden schommelen. Kan iemand mij uitleggen hoe dit te verklaren is?
[Afbeelding]
Ik probeer namelijk de hoogte van de afgiftetemperatuur op de bovenverdieping te verhogen. In tegenstelling tot beneden waar PVC ligt, ligt hier laminaat met heat foil wat de warmte minder goed geleid. Het verschil is ongeveer 2 tot 3 graden.
[Afbeelding]
De pomp van de ketel is trouwens de enige pomp in het CV systeem; het betreft dus een gesloten LTV systeem.
Inmiddels heb ik het al gevonden; het was parameter 57 welke op waarde 1 (warmtevraag beantwoorden met minimale aanvoertemperatuur begrensd op 30°C) stond. Deze heb ik nu op 2 (warmtevraag beantwoorden met maximaal ingestelde aanvoertemperatuur) gezet.
Is dat een probleem dan? Met vloerverwarming.
Een CV-Ketel is een vlamkoeler en een radiator is een waterkoeler.
Haha, dat heb ik al. Ik heb namelijk het draadloze Watts Vision zonesysteem.
Oooh ok dan, nevermindwitterholt schreef op woensdag 27 oktober 2021 @ 19:28:
[...]
Haha, dat heb ik al. Ik heb namelijk het draadloze Watts Vision zonesysteem.
Misschien is het al vaker langsgekomen maar ik vind het lastig zoeken aangezien het idee wat ik heb relatief lastig in een paar woorden te omschrijven is.
De situatie is dat ik een vrijstaande woning heb waarbij plaatsing van een buitenunit lastig is. Ik wil echter kijken of ik mijn gasverbruik kan verlagen (Atag I28EC). Momenteel heb ik alles al waterzijdig ingeregeld en maak ik gebruik van Tado radiatorknoppen.
Het huis is een jaren vijftig woning welke volledig na-geisoleerd is echter slaat de radiator in de woonkamer door de ligging in de winter vaak aan.
Het vermogen wat hier hangt is circa 2000watt aan radiatoren. Nu geeft de Atag een minimum vermogen van 4.9kw dus zat ik me te bedenken of er geen systemen zijn met een electrische CV welke het gat tussen 0-4kw kan opvullen voor me?
De electrische CV's die ik vond zoals bijvoorbeeld van Masterwatt lijken allemaal aan/uit en lijken niet modulerend te zijn.
Ben ik de enige die hier een gat in de markt ziet? Of zie ik juist iets over het hoofd?
De situatie is dat ik een vrijstaande woning heb waarbij plaatsing van een buitenunit lastig is. Ik wil echter kijken of ik mijn gasverbruik kan verlagen (Atag I28EC). Momenteel heb ik alles al waterzijdig ingeregeld en maak ik gebruik van Tado radiatorknoppen.
Het huis is een jaren vijftig woning welke volledig na-geisoleerd is echter slaat de radiator in de woonkamer door de ligging in de winter vaak aan.
Het vermogen wat hier hangt is circa 2000watt aan radiatoren. Nu geeft de Atag een minimum vermogen van 4.9kw dus zat ik me te bedenken of er geen systemen zijn met een electrische CV welke het gat tussen 0-4kw kan opvullen voor me?
De electrische CV's die ik vond zoals bijvoorbeeld van Masterwatt lijken allemaal aan/uit en lijken niet modulerend te zijn.
Ben ik de enige die hier een gat in de markt ziet? Of zie ik juist iets over het hoofd?
Kunnen we Intergas bellen om deze firmware update te komen doen? En is dit nog beta aangezien je aangeeft dat je nu nog steeds niet kan terugmoduleren naar de beloofde 3.6kW... Heeft Intergas hier nog wat over gezegd?Ribruijn schreef op woensdag 27 oktober 2021 @ 14:00:
Goedenmiddag. Intergas monteur is zojuist geweest om de software van mijn Intergas Xtreme24 aan te passen (zodat deze nu verder kan terug moduleren). Wat zie ik als wijzigingen?
1) Parameter P011 (minimaal CV vermogen) kon eerst niet lager dan 33, kan nu naar 28. Een beetje extrapoleren leert dat dit ongeveer overeenkomt met 4.5kW. Nog geen 3.6kW, maar wel een verbetering.
2) Parameter P071 (minimaal WW vermogen) kon eerst niet lager dan 18, kan nu naar 16
3) Parameter P032: standaard instelling van CV-pomp minimaal is van 35% naar 30% gegaan. Staat bij mij overigens op 20%, misschien moet ik dit wat hoger zetten nu minimaal aantal kW omlaag is gegaan.
Ik had gehoopt dat het minimum nog lager kon (de beloofde 3.6kW) maar het is in elk geval weer een verbetering.
Music is no longer an expression of the soul or the work of an artist; it's a 'product' that is manufactured, packaged, catalogued, distributed, managed, regulated, and above all sold!
Sinds we van de zomer vloerverwarming hebben gekregen ben ik ook met de instellingen van de CV ketel aan de slag gegaan om te kijken of ik de verwarming rustig kan laten draaien om zo de gehele dag warme voeten te hebben. Onderstaande grafiek is van vandaag, waarbij de ketel rond 11.00 niet meer is aangegaan tot heden (20.45).
Huidige instellingen CV-ketel:
Ingesteld vermogen: 6.9 kW
Maximale watertermperatuur: 80 graden, maar hier komt de ketel toch nooit aan
Minimale toerental pomp: 60%
Maximaal toerental pomp: 90%
Nadraaitijd: 1 minuut
Temperatuur van de verdeler van de vloerverwarming staat op 35 graden, dit omdat we het huis hier vooralsnog warm mee krijgen. Hier heb ik vooralsnog verder niets verder aan gesteld qua pompstand.
Iedere keer na een x moment kakt de temperatuur in en springt de ketel weer aan om te verwarmen wat logisch is. Kan ik op de een of andere manier die dip eruit krijgen dat de ketel rustig blijft doorstoken en af en toe een piek heeft?
Huidige instellingen CV-ketel:
Ingesteld vermogen: 6.9 kW
Maximale watertermperatuur: 80 graden, maar hier komt de ketel toch nooit aan
Minimale toerental pomp: 60%
Maximaal toerental pomp: 90%
Nadraaitijd: 1 minuut
Temperatuur van de verdeler van de vloerverwarming staat op 35 graden, dit omdat we het huis hier vooralsnog warm mee krijgen. Hier heb ik vooralsnog verder niets verder aan gesteld qua pompstand.
Iedere keer na een x moment kakt de temperatuur in en springt de ketel weer aan om te verwarmen wat logisch is. Kan ik op de een of andere manier die dip eruit krijgen dat de ketel rustig blijft doorstoken en af en toe een piek heeft?
/f/image/QddW6WCV2EBBSwGUR9RxuR3y.png?f=fotoalbum_large)
Dit vind ik ultra bijzonder kun je dat eens beter verklaren?M@rijn schreef op woensdag 27 oktober 2021 @ 20:12:
De situatie is dat ik een vrijstaande woning heb waarbij plaatsing van een buitenunit lastig is.
wat en hoe ingeregeld en welk stookregime heb je gehanteerd?Ik wil echter kijken of ik mijn gasverbruik kan verlagen (Atag I28EC). Momenteel heb ik alles al waterzijdig ingeregeld
Je bedoelt de Tado knop vraagt warmte?en maak ik gebruik van Tado radiatorknoppen.
Het huis is een jaren vijftig woning welke volledig na-geisoleerd is echter slaat de radiator in de woonkamer door de ligging in de winter vaak aan.
De woonkamer of...... het hele huis. Bij een vrijstaande jaren 50 woning denk ik dat het hele huis 8000watt heeft hangen. Zoniet veel meer.Het vermogen wat hier hangt is circa 2000watt aan radiatoren.
Dat kan jouw ketel ook. Als hij 50% in een uur brand dan heb je 4.9 / 2 = 2.45 kW Dit heet low load modus en heel europa heeft dit. Gewoon aan/uit.Nu geeft de Atag een minimum vermogen van 4.9kw dus zat ik me te bedenken of er geen systemen zijn met een electrische CV welke het gat tussen 0-4kw kan opvullen voor me?
Massa traagheid, dan is aan/uit voldoende. Overigens, ik snap niet dat iemand met het idee om aan een warmte pomp te beginnen iets gaat verzinnen met een COP van 1 ??????De electrische CV's die ik vond zoals bijvoorbeeld van Masterwatt lijken allemaal aan/uit en lijken niet modulerend te zijn.
Wat er in jouw hoofd gebeurt is wat er bij miljoenen mensen gebeurt, als iets aan/uit is, dan is het onzuinig. Helaas werken miljoenen apparaten met aan/uit zonder problemen. En hebben een goed rendement. Mits de hele samen hang een beetje goed ontworpen is.Ben ik de enige die hier een gat in de markt ziet? Of zie ik juist iets over het hoofd?
Dus als jij een beetje netjes hebt ingeregeld en je had al stevig geïsoleerd begreep ik, en het lukt om de retour temperatuur laag te houden (daar zit je rendement) dan moet je toch een beetje accepteren dat je huis een hoeveelheid warmte verliest die je ketel moet compenseren. En dat is je energie verbruik.
Een CV-Ketel is een vlamkoeler en een radiator is een waterkoeler.
Weet je het zeker? 2000watt? Ik heb het voor mijn jaren80 tussenwoning uitgerekend en ik heb 8700 watt in huis. De grote woonkamer radiator is al 2100 watt.M@rijn schreef op woensdag 27 oktober 2021 @ 20:12:
Het vermogen wat hier hangt is circa 2000watt aan radiatoren. Nu geeft de Atag een minimum vermogen van 4.9kw dus zat ik me te bedenken of er geen systemen zijn met een electrische CV welke het gat tussen 0-4kw kan opvullen voor me?
Ik heb 28% ge-extrapoleerd van het tabelletje uit de handleiding. Maar je kan ook simpelweg 28% van het 100% vermogen van 13,8kW nemen. Dan zit je op 3,86kW wat al een heel stuk dichterbij komt.Ruidasilva schreef op woensdag 27 oktober 2021 @ 20:12:
[...]
Kunnen we Intergas bellen om deze firmware update te komen doen? En is dit nog beta aangezien je aangeeft dat je nu nog steeds niet kan terugmoduleren naar de beloofde 3.6kW... Heeft Intergas hier nog wat over gezegd?
En nee, dit is zeer zeker geen Beta. Is uitgebreid getest. Forumlid @Blihi kan hier nog veel meer over vertellen.
Kun je gewoon een gratis firmware update krijgen als je daar om vraagt dan?Ribruijn schreef op woensdag 27 oktober 2021 @ 21:58:
[...]
Ik heb 28% ge-extrapoleerd van het tabelletje uit de handleiding. Maar je kan ook simpelweg 28% van het 100% vermogen van 13,8kW nemen. Dan zit je op 3,86kW wat al een heel stuk dichterbij komt.
En nee, dit is zeer zeker geen Beta. Is uitgebreid getest. Forumlid @Blihi kan hier nog veel meer over vertellen.
Ik snap niet wat je bedoelt.Ribruijn schreef op woensdag 27 oktober 2021 @ 21:58:
[...]
Ik heb 28% ge-extrapoleerd van het tabelletje uit de handleiding. Maar je kan ook simpelweg 28% van het 100% vermogen van 13,8kW nemen. Dan zit je op 3,86kW wat al een heel stuk dichterbij komt.
En nee, dit is zeer zeker geen Beta. Is uitgebreid getest. Forumlid @Blihi kan hier nog veel meer over vertellen.
Het modulatiebereik is mechanische beperking dus als Max vermogen verlaagd, dan wordt het minimum niet opeens lager.
Of bedoel je wat anders?
Ik bedoel: het minimumvermogen kon voorheen worden ingesteld op 33% van Max vermogen. Door de software update is dat nu 28%. De ketel kan nu dus verder terugmoduleren. Ik probeerde daarbij het daadwerkelijke minimumvermogen in kW bij te vinden. Het meest simpele is dan 28% van 13,8kW.
Nu haal je wat door elkaar.Ribruijn schreef op woensdag 27 oktober 2021 @ 14:00:
Goedenmiddag. Intergas monteur is zojuist geweest om de software van mijn Intergas Xtreme24 aan te passen (zodat deze nu verder kan terug moduleren). Wat zie ik als wijzigingen?
1) Parameter P011 (minimaal CV vermogen) kon eerst niet lager dan 33, kan nu naar 28. Een beetje extrapoleren leert dat dit ongeveer overeenkomt met 4.5kW. Nog geen 3.6kW, maar wel een verbetering.
2) Parameter P071 (minimaal WW vermogen) kon eerst niet lager dan 18, kan nu naar 16
3) Parameter P032: standaard instelling van CV-pomp minimaal is van 35% naar 30% gegaan. Staat bij mij overigens op 20%, misschien moet ik dit wat hoger zetten nu minimaal aantal kW omlaag is gegaan.
Ik had gehoopt dat het minimum nog lager kon (de beloofde 3.6kW) maar het is in elk geval weer een verbetering.
Bij de XTreme 24 is 100% gelijk aan 13,8 kW vermogen voor verwarming (nominaal). Dan is 28% dus gelijk aan 0.28*13.8 = 3.86 kW en dat is minder dan de beloofde 4 kW nominaal.
Bij de XTreme 36 is P011 nu minimaal 18%, wat gemeten overeenkomt met 3.75 kW op bovenwaarde.
Nee, dat moet via de installateur gaan en die kunnen dat nog niet allemaal.witterholt schreef op woensdag 27 oktober 2021 @ 22:00:
[...]
Kun je gewoon een gratis firmware update krijgen als je daar om vraagt dan?
WP: Toshiba Estia 8kW split HWT-801H(R)W-E + HWT-1101 binnenunit met 300 liter SWW tank. PV: 4 strings, totaal 12590 Wp
Klopt Blihi. Wat ik bedoelde: als je in het vermogenstabelletje kijkt in de handleiding dan zie je dat de percentages van de vermogens niet helemaal lineair teruglopen. Daar stelt men voor de Xtreme24 dat 50% overeenkomt met 7,3kW. Terwijl 50% van 13,8 volgens mij 6,9 is….
Anyway, het lijkt erop dat Intergas zijn werk heeft gedaan nu. Prima.
Anyway, het lijkt erop dat Intergas zijn werk heeft gedaan nu. Prima.
Komt niet omdat bij de lagere vermogens een andere temperaturen worden gehanteerd.
Nefit/Remeha en andere merken geven het vermogen aan bij 80/60 en 50/30 bedrijf waarbij het laaste altijd een hoger vermogen is tgv condensatie.
Voorbeeld remeha Tzerra Ace
80/60 = 7,7 - 34,7 kW
50/30 = 8,5 - 35,7 kW
Ik zie bij intergas alleen vermogen gespecificeerd op calorische onder bovenwaarden zoals die varieert voor aardgas.
Nefit/Remeha en andere merken geven het vermogen aan bij 80/60 en 50/30 bedrijf waarbij het laaste altijd een hoger vermogen is tgv condensatie.
Voorbeeld remeha Tzerra Ace
80/60 = 7,7 - 34,7 kW
50/30 = 8,5 - 35,7 kW
Ik zie bij intergas alleen vermogen gespecificeerd op calorische onder bovenwaarden zoals die varieert voor aardgas.
Is hier een officieel communicatie vanuit gegaan? Kan ik dit navragen bij mijn installateur en ergens naar verwijzen?Blihi schreef op donderdag 28 oktober 2021 @ 08:26:
Nee, dat moet via de installateur gaan en die kunnen dat nog niet allemaal.
Music is no longer an expression of the soul or the work of an artist; it's a 'product' that is manufactured, packaged, catalogued, distributed, managed, regulated, and above all sold!
Geen idee. De Intergas monteur die bij mij was wist dat ook niet en was pas net terug van vakantie.Ruidasilva schreef op donderdag 28 oktober 2021 @ 10:09:
[...]
Is hier een officieel communicatie vanuit gegaan? Kan ik dit navragen bij mijn installateur en ergens naar verwijzen?
WP: Toshiba Estia 8kW split HWT-801H(R)W-E + HWT-1101 binnenunit met 300 liter SWW tank. PV: 4 strings, totaal 12590 Wp
Idem. Intergas verwees mij eerst naar mijn installateur maar die weten van niets. Ben toen na lang zeuren doorgezet naar de eigen technische dienst - en die hebben een monteur langsgestuurd zodra er eentje in de buurt was.
Hallo,
Ik heb ook sinds deze zomer, en uiteraard sinds kort pas in gebruik een EvoHome systeem voor zoneregeling.
Ik heb meerdere radiatoren met HR92WE uitgerust, alleen die staan altijd op 10graden (dus altijd dicht).
In combinatie daarmee heb ik 2 vloerverwarming verdelers met elk een eigen pomp en een klepsturing vanuit EvoHome. Maar nu zie ik regelmatig dat bijv. de klep van een zone wordt geactiveerd terwijl de BDR91 voor de ketel nog uit staat, en ook andersom gebeurd dit.
Dit voelt voor mij niet logisch, wat kan hier aan de hand zijn?
Ik heb ook sinds deze zomer, en uiteraard sinds kort pas in gebruik een EvoHome systeem voor zoneregeling.
Ik heb meerdere radiatoren met HR92WE uitgerust, alleen die staan altijd op 10graden (dus altijd dicht).
In combinatie daarmee heb ik 2 vloerverwarming verdelers met elk een eigen pomp en een klepsturing vanuit EvoHome. Maar nu zie ik regelmatig dat bijv. de klep van een zone wordt geactiveerd terwijl de BDR91 voor de ketel nog uit staat, en ook andersom gebeurd dit.
Dit voelt voor mij niet logisch, wat kan hier aan de hand zijn?
Hallo,
Sinds vorig jaar februari heb ik een vloerverwarming en ben er zeker van dat de tuning van mijn CV installatie thuis verbetert kan worden. Ik ben hier wat nieuw in dus als ik wat verkeerds of incorrect roep, excuses.
Situatie is als volgt:
Sinds vorig jaar februari heb ik een vloerverwarming en ben er zeker van dat de tuning van mijn CV installatie thuis verbetert kan worden. Ik ben hier wat nieuw in dus als ik wat verkeerds of incorrect roep, excuses.
Situatie is als volgt:
- Hoekhuis uit 1958 met 6 cm spouw waar geen isolatie meer in zit (dit heb ik bij de uitbouw gezien + gemeten)
- Vloerverwarming met de verdeler ingesteld op 30 graden + aparte Wilo pomp
- CV instellingen: Radiator temperatuur max 65, pomp min/max 70/90%, warm water eco en 60 graden.
- CV ketel: Nefit proline HRC 24
- Thermostaat: Tadosysteem + 2 radiatorknoppen op andere radiatoren
- Kruipruimte geïsoleerd met isolatieparels
Dan zou ik eens proberen de pomp van je vloerverwarming sneller te laten draaien, en als het te warm wordt, dan de temperatuur iets lager (graad per graad).Sheppie schreef op vrijdag 29 oktober 2021 @ 11:39:
Hallo,
Sinds vorig jaar februari heb ik een vloerverwarming en ben er zeker van dat de tuning van mijn CV installatie thuis verbetert kan worden. Ik ben hier wat nieuw in dus als ik wat verkeerds of incorrect roep, excuses.
Situatie is als volgt:Wat mijn probleem is is dat de vloerverwarming maar mondjesmaat water teruggeeft waardoor het water in de CV ketel sneller op loopt en uiteindelijk op 65 graden staat om vervolgens niets te doen totdat de vloerverwarming weer gaat lopen. Na een groot gedeelte van de TS gelezen te hebben weet ik eerlijk gezegd nog steeds niet of dit te mitigeren valt en of dit überhaupt erg is. Radiatoren in de overige kamers staan zelden aan mocht dat nog van belang zijn.
- Hoekhuis uit 1958 met 6 cm spouw waar geen isolatie meer in zit (dit heb ik bij de uitbouw gezien + gemeten)
- Vloerverwarming met de verdeler ingesteld op 30 graden + aparte Wilo pomp
- CV instellingen: Radiator temperatuur max 65, pomp min/max 70/90%, warm water eco en 60 graden.
- CV ketel: Nefit proline HRC 24
- Thermostaat: Tadosysteem + 2 radiatorknoppen op andere radiatoren
- Kruipruimte geïsoleerd met isolatieparels
Sony A7 iv en wat recycled glas
Dat wil ik best doen, maar misschien lukt dat niet omdat de druk in mijn vloerverwarming al vrij hoog is.Tommie12 schreef op vrijdag 29 oktober 2021 @ 11:47:
[...]
Dan zou ik eens proberen de pomp van je vloerverwarming sneller te laten draaien, en als het te warm wordt, dan de temperatuur iets lager (graad per graad).
:strip_exif()/f/image/RWcqbKQkPeKTDSrUhzLoLc1W.jpg?f=fotoalbum_large)
Als mijn CV aan staat dan heb ik al bijna 3 BAR, dit is vanaf het begin altijd zo geweest. Druk in de CV ketel is in rust 1.4 en bij gebruik 2.0.
Misschien de druk verlagen en de pomp hoger afstellen? Volgens de handleiding kan ik nog 1 niveau omhoog als ik het goed begrepen heb.
Paar optiesSheppie schreef op vrijdag 29 oktober 2021 @ 11:39:
Hallo,
Sinds vorig jaar februari heb ik een vloerverwarming en ben er zeker van dat de tuning van mijn CV installatie thuis verbetert kan worden. Ik ben hier wat nieuw in dus als ik wat verkeerds of incorrect roep, excuses.
Situatie is als volgt:Wat mijn probleem is is dat de vloerverwarming maar mondjesmaat water teruggeeft waardoor het water in de CV ketel sneller op loopt en uiteindelijk op 65 graden staat om vervolgens niets te doen totdat de vloerverwarming weer gaat lopen. Na een groot gedeelte van de TS gelezen te hebben weet ik eerlijk gezegd nog steeds niet of dit te mitigeren valt en of dit überhaupt erg is. Radiatoren in de overige kamers staan zelden aan mocht dat nog van belang zijn.
- Hoekhuis uit 1958 met 6 cm spouw waar geen isolatie meer in zit (dit heb ik bij de uitbouw gezien + gemeten)
- Vloerverwarming met de verdeler ingesteld op 30 graden + aparte Wilo pomp
- CV instellingen: Radiator temperatuur max 65, pomp min/max 70/90%, warm water eco en 60 graden.
- CV ketel: Nefit proline HRC 24
- Thermostaat: Tadosysteem + 2 radiatorknoppen op andere radiatoren
- Kruipruimte geïsoleerd met isolatieparels
Max temperatuur voor verwarming lager instellen. Als je stelt dat de andere radiatoren nauwelijks aanstaan zo laag als maar kan.
Pompsnelheid vloerverwarming verhogen.
Bekijken of de temperatuur voor de vloerverwarming iets hoger kan. 35 max.
Dat wil je toch juist niet? Hogere aanvoertemperatuur betekent ook dat je retourtemperatuur hoger wordt, en dan kan je ketel minder zuinig stoken. Zolang de buitentemperatuur het toelaat wil je met een zo laag mogelijke temperatuur stoken.witterholt schreef op woensdag 27 oktober 2021 @ 17:08:
Inmiddels heb ik het al gevonden; het was parameter 57 welke op waarde 1 (warmtevraag beantwoorden met minimale aanvoertemperatuur begrensd op 30°C) stond. Deze heb ik nu op 2 (warmtevraag beantwoorden met maximaal ingestelde aanvoertemperatuur) gezet.
Je mag niet veel lager gaan dan 1.4 bar in je CV in rust.Sheppie schreef op vrijdag 29 oktober 2021 @ 11:56:
[...]
Dat wil ik best doen, maar misschien lukt dat niet omdat de druk in mijn vloerverwarming al vrij hoog is.
[Afbeelding]
Als mijn CV aan staat dan heb ik al bijna 3 BAR, dit is vanaf het begin altijd zo geweest. Druk in de CV ketel is in rust 1.4 en bij gebruik 2.0.
Misschien de druk verlagen en de pomp hoger afstellen? Volgens de handleiding kan ik nog 1 niveau omhoog als ik het goed begrepen heb.
Staan al die kranen per kring goed open?
Het lijkt me dat je pomp bizar hard moet werken om het water er door te krijgen als de druk stijgt naar 3 Bar.
Sony A7 iv en wat recycled glas
Op de ketel staat met dank aan @Blihi nu ook stappenmodulatie aan waardoor de aanvoertemperatuur stapsgewijs wordt opgebouwd. De retourtemperatuur wordt niet te hoog en het is nu juist comfortabeler geworden. Ik heb daarnaast ook de pompsnelheid verhoogd.LinuxMan schreef op vrijdag 29 oktober 2021 @ 12:23:
[...]
Dat wil je toch juist niet? Hogere aanvoertemperatuur betekent ook dat je retourtemperatuur hoger wordt, en dan kan je ketel minder zuinig stoken. Zolang de buitentemperatuur het toelaat wil je met een zo laag mogelijke temperatuur stoken.
[ Voor 3% gewijzigd door witterholt op 29-10-2021 12:41 ]
@Sheppie Ik neem aan dat je cv-ketel, zoals gebruikelijk, op zolder hangt.
Dus het hoogteverschil met de vloerverwarming op de b.g. is ca. 9-10 m.
Met een voordruk van 1,5 bar in rust bij de cv-ketel zit je sowieso al op ca.2,5 bar (statisch)
en lager kom je dan niet. 0,5 bar verhoging bij bedrijf vind ik eigenlijk vrij hoog,
misschien kan je het expansievat (laten) checken?
Dus het hoogteverschil met de vloerverwarming op de b.g. is ca. 9-10 m.
Met een voordruk van 1,5 bar in rust bij de cv-ketel zit je sowieso al op ca.2,5 bar (statisch)
en lager kom je dan niet. 0,5 bar verhoging bij bedrijf vind ik eigenlijk vrij hoog,
misschien kan je het expansievat (laten) checken?
Nobody is perfeckt - But who wants to be Nobody? - Vrijwillig Energycoach Fiat LUXus! - Some Insights
De ringen staan helemaal open.Tommie12 schreef op vrijdag 29 oktober 2021 @ 12:26:
[...]
Je mag niet veel lager gaan dan 1.4 bar in je CV in rust.
Staan al die kranen per kring goed open?
Het lijkt me dat je pomp bizar hard moet werken om het water er door te krijgen als de druk stijgt naar 3 Bar.
Wb de locatie klopt het inderdaad. Als het niet lager kan, kan het niet. Het expansievat is niet lek voor zover ik weet (ik verlies geen druk). Waar zou je in deze situatie nog aan kunnen denken?dunklefaser schreef op vrijdag 29 oktober 2021 @ 13:03:
ik neem aan dat je cv-ketel, zoals gebruikelijk, op zolder hangt.
Dus het hoogteverschil met de vloerverwarming op de b.g. is ca. 9-10 m.
Met een voordruk van 1,5 bar in rust bij de cv-ketel zit je sowieso al op ca.2,5 bar (statisch)
en lager kom je dan niet. 0,5 bar verhoging bij bedrijf vind ik eigenlijk vrij hoog,
misschien kan je het expansievat (laten) checken?
Mocht het niet op te lossen zijn, het zij zo. Dan weet ik in ieder geval dat ik het meeste eraan gedaan heb (m.u.v. de CV temp lager zetten).
@Sheppie Een vraag m.b.t. de doorstroomrichting (pijl) van het ventiel aan de linker kant:
Klopt dit of is dit niet de retour? - Wat is trouwens de instelling van dit ventiel?
Ik dacht dat het thermostaatventiel altijd? in de aanvoer van de vloerverwarming zit
.
Klopt dit of is dit niet de retour? - Wat is trouwens de instelling van dit ventiel?
Ik dacht dat het thermostaatventiel altijd? in de aanvoer van de vloerverwarming zit
Nobody is perfeckt - But who wants to be Nobody? - Vrijwillig Energycoach Fiat LUXus! - Some Insights
Nooit opgevallen, maar de aanvoer zit echt rechts. De buizen hebben in bedrijf ook verschillende temperaturen en links is retour.dunklefaser schreef op vrijdag 29 oktober 2021 @ 13:21:
@Sheppie Een vraag m.b.t. de doorstroomrichting (pijl) van het ventiel aan de linker kant:
Klopt dit of is dit niet de retour? - Wat is trouwens de instelling van dit ventiel?
Ik dacht dat het thermostaatventiel altijd? in de aanvoer van de vloerverwarming zit.
Wat je vraag is over de instelling van het linker ventiel snap ik niet helemaal. Hij staat helemaal "open" als je dat bedoelt.
Ik vind het bijzonder dat verdeler al zo veel roest vertoont.
Kan jij de rode knoppen eens van de vloerlussen en retourleiding afhalen en dan een foto van de kranen maken ik heb het vermoeden dat dit voorinstelbare zijn en misschien veel te krap staan afgesteld.
Kan jij de rode knoppen eens van de vloerlussen en retourleiding afhalen en dan een foto van de kranen maken ik heb het vermoeden dat dit voorinstelbare zijn en misschien veel te krap staan afgesteld.
De oorzaak van de roest is intussen aangepakt, wel helaas wat laat. De persoon die het heeft aangelegd had dit niet goed gedaan en ik had een heel klein beetje lekkage, te laat opgemerkt en toen hij kwam zag hij dat de bovenste grote schroef (onder de thermostaat knop) niet goed was vastgedraaid. Dit is een wat oudere foto waar het nog op zit.leonbong schreef op vrijdag 29 oktober 2021 @ 13:32:
Ik vind het bijzonder dat verdeler al zo veel roest vertoont.
Kan jij de rode knoppen eens van de vloerlussen en retourleiding afhalen en dan een foto van de kranen maken ik heb het vermoeden dat dit voorinstelbare zijn en misschien veel te krap staan afgesteld.
Zo zien de kranen eruit
:strip_exif()/f/image/NjwgiQuJLmedapnFFle08bHJ.jpg?f=fotoalbum_large)
kun je ook een foto maken van de zijkant van je pomphuis? Daar zou een pijl op moeten staan. Zodat we de richting kunnen zien.Sheppie schreef op vrijdag 29 oktober 2021 @ 13:45:
[...]
De oorzaak van de roest is intussen aangepakt, wel helaas wat laat. De persoon die het heeft aangelegd had dit niet goed gedaan en ik had een heel klein beetje lekkage, te laat opgemerkt en toen hij kwam zag hij dat de bovenste grote schroef (onder de thermostaat knop) niet goed was vastgedraaid. Dit is een wat oudere foto waar het nog op zit.
Zo zien de kranen eruit
[Afbeelding]
Ook van de thermostaat kraan.
Want ik snap er niet veel van.
Een CV-Ketel is een vlamkoeler en een radiator is een waterkoeler.
Staan je voetventielen ook wel helemaal open? En vreemd dat de stromingsrichting van de retourkraan de andere kant opstaat.
Overigens vind ik het niet vreemd dat je vloerverdeler "weinig" water teruggeeft, de thermostaatkraan staat op 30 of 35 graden? Dus je kraan loopt vrij snel dicht. Ik zet iedere thermostaat kraan op een vloerverdeler altijd op 38 a 40 mengtemp de vloer in bij een mengverdeler en de av van de ketel niet te laag want er wordt gemengd met retourwater uit de vloer.
Overigens vind ik het niet vreemd dat je vloerverdeler "weinig" water teruggeeft, de thermostaatkraan staat op 30 of 35 graden? Dus je kraan loopt vrij snel dicht. Ik zet iedere thermostaat kraan op een vloerverdeler altijd op 38 a 40 mengtemp de vloer in bij een mengverdeler en de av van de ketel niet te laag want er wordt gemengd met retourwater uit de vloer.
[ Voor 59% gewijzigd door scofield op 29-10-2021 16:09 ]
Ik hoop dat je dit aanzicht bedoeld:Seafarer schreef op vrijdag 29 oktober 2021 @ 15:56:
[...]
kun je ook een foto maken van de zijkant van je pomphuis? Daar zou een pijl op moeten staan. Zodat we de richting kunnen zien.
Ook van de thermostaat kraan.
Want ik snap er niet veel van.
:strip_exif()/f/image/W2OtL9Im4KX2HwOLl12oVB47.jpg?f=fotoalbum_large)
:strip_exif()/f/image/aSzQqe3gZsvPn4n4Pnv13VuT.jpg?f=fotoalbum_large)
Nu ik het zo zie lijken alle pijltjes allemaal verkeerd te wijzen, maar hopelijk is dat alleen voor indicatie toch en zou het in theorie ook andersom kunnen stromen? Verwarming doet het altijd wel.
Ik probeer 'm wat verder van de 40 graden te houden omdat ze er zo op hameren dat dat echt het maximum is en anders je vloer stuk gaat. Maar als 38 gewoon moet kunnen zal ik 'm er langzaam naar toe brengen.scofield schreef op vrijdag 29 oktober 2021 @ 16:05:
Staan je voetventielen ook wel helemaal open? En vreemd dat de stromingsrichting van de retourkraan de andere kant opstaat.
Overigens vind ik het niet vreemd dat je vloerverdeler "weinig" water teruggeeft, de thermostaatkraan staat op 30 of 35 graden? Dus je kraan loopt vrij snel dicht. Ik zet iedere thermostaat kraan op een vloerverdeler altijd op 38 a 40 mengtemp de vloer in bij een mengverdeler en de av van de ketel niet te laag want er wordt gemengd met retourwater uit de vloer.
Wij krijgen binnenkort vloerverwarming en een PVC vloer. Nu zag ik dat de temperatuur van de vloer niet hoger dan 27 graden mag zijn. Hoe weet je in dat geval welke temperatuur de vloer in mag?
Pijltje op de pomp kan ik niet zien helaas. Wijst deze naar boven of naar beneden?Sheppie schreef op vrijdag 29 oktober 2021 @ 16:35:
[...]
Ik hoop dat je dit aanzicht bedoeld:
[Afbeelding]
[Afbeelding]
Nu ik het zo zie lijken alle pijltjes allemaal verkeerd te wijzen, maar hopelijk is dat alleen voor indicatie toch en zou het in theorie ook andersom kunnen stromen? Verwarming doet het altijd wel.
[...]
Ik probeer 'm wat verder van de 40 graden te houden omdat ze er zo op hameren dat dat echt het maximum is en anders je vloer stuk gaat. Maar als 38 gewoon moet kunnen zal ik 'm er langzaam naar toe brengen.
Een CV-Ketel is een vlamkoeler en een radiator is een waterkoeler.
Ik zie het pijltje nu pas, deze wijst naar beneden.Seafarer schreef op vrijdag 29 oktober 2021 @ 17:29:
[...]
Pijltje op de pomp kan ik niet zien helaas. Wijst deze naar boven of naar beneden?
Dus de aanvoerbalk zit beneden met voetventielen.Sheppie schreef op vrijdag 29 oktober 2021 @ 17:32:
[...]
Ik zie het pijltje nu pas, deze wijst naar beneden.
De retourbalk zit boven met kranen
Links zit bovenaan de aanvoer
Rechts met maximaal thermostaat in de retour
Stadsverwarming?
Anders lijkt me de maximaal thermostaat op de verkeerde plek te zitten.
Sheppie schreef op vrijdag 29 oktober 2021 @ 17:32:
[...]
Ik zie het pijltje nu pas, deze wijst naar beneden.
:no_upscale():strip_icc():fill(white):strip_exif()/f/image/Jg8gpNxW8K8s3eFM1I6EwhZf.jpg?f=user_large)
Zo behoort het te werken. Volgens mij had je ook al gezegd dat rechts bij de thermostaat het inkomende hete cv water is. Dus dat is allemaal goed. Pomp gaat de goede kant op.
Behalve dan wat @dunklefaser en @scofield opmerkte ( En inderdaad die thermostaat mag wel iets hoger.) die linker kraan zit verkeerd. Pijltje wijst naar beneden in plaats van naar boven.
Als je verder geen probleem hebt dan kan dat blijven zitten.
Heb jij wel een bypass klep? Want je had vaak alle andere radiatoren dicht staan. Want wat blijft er als probleem over?
Een CV-Ketel is een vlamkoeler en een radiator is een waterkoeler.
Ik heb nu elke radiator meer dan 100 liter per uur gegeven en nu treed het probleem niet meer op. De aanvoer is nu rond 59 en de retour 43.leonbong schreef op maandag 25 oktober 2021 @ 08:12:
[...]
Jij hebt duidelijk veel te weinig flow over je systeem, waardoor de ketel uitschakelt.
Ik zou beginnen met alle radiatoren in gebruik royaal meer flow te geven door de voorinstelling aan te passen.
Niet perfect, maar ik denk het maximaal haalbare tenzij ik grotere radiatoren plaats.
27Dj-sannieboy schreef op vrijdag 29 oktober 2021 @ 17:03:
Wij krijgen binnenkort vloerverwarming en een PVC vloer. Nu zag ik dat de temperatuur van de vloer niet hoger dan 27 graden mag zijn. Hoe weet je in dat geval welke temperatuur de vloer in mag?
Een CV-Ketel is een vlamkoeler en een radiator is een waterkoeler.
Ik heb nog niet gemerkt of gemeten dat mijn vloer de temperatuur van de aanvoer bereikt of überhaupt in de buurt komt, ook niet direkt bij de verdeler.
Nobody is perfeckt - But who wants to be Nobody? - Vrijwillig Energycoach Fiat LUXus! - Some Insights
Wel een beetje doorstoken.dunklefaser schreef op vrijdag 29 oktober 2021 @ 22:39:
[...]
Ik heb nog niet gemerkt of gemeten dat mijn vloer de temperatuur van de aanvoer bereikt of überhaupt in de buurt komt, ook niet direkt bij de verdeler.
Een CV-Ketel is een vlamkoeler en een radiator is een waterkoeler.
Eerder de vraag al gesteld, maar nog geen antwoord: ik heb mijn cv temperatuur op 50graden max. Moet ik nu ook de stooklijninstelling in de ketel daarop aanpassen? Of is dat alleen voor weersafhankelijk stoken nuttig/noodzakelijk?
De flow klopt volgens mij zo inderdaad. Ik heb verder geen bypass klep voor zover ik weet. Wil dat binnenkort laten plaatsen omdat er een radiator vervangen word op zolder.Seafarer schreef op vrijdag 29 oktober 2021 @ 18:15:
[...]
Heb jij wel een bypass klep? Want je had vaak alle andere radiatoren dicht staan. Want wat blijft er als probleem over?
Je hebt de weerafhankelijke regeling uit staan, schreef je eerder, dus hoef je niets met de stooklijn te doen. Stooklijn bepaalt alleen de gewenste watertemperatuur bij een bepaalde buitentemperatuur.DaKo2019 schreef op zaterdag 30 oktober 2021 @ 08:06:
Eerder de vraag al gesteld, maar nog geen antwoord: ik heb mijn cv temperatuur op 50graden max. Moet ik nu ook de stooklijninstelling in de ketel daarop aanpassen? Of is dat alleen voor weersafhankelijk stoken nuttig/noodzakelijk?
4800Wp zonnestroom met Enphase
Life's a waste of time. Time's a waste of life. Get wasted all the time and you'll have the time of your life.
Iets te makkelijk want het gaat om oppervlakte van de vloer.
@Dj-sannieboy
Wth had altijd op hun website waarmee je kon berekenen welke oppervlakte temperatuur je krijgt bij een bepaalde watertemperatuur.
Hebben ze nog steeds:
https://www.wth.nl/support-en-service/afgifte-berekening
https://www.wth.nl/support-en-service/afgifte-berekening
PV Output 12*suntech 325wp met Enphase IQ7+ op zuid-oost 116 en 45 graad. WP Panasonic J serie 5kw. Gasloos sinds juni 2021. ID-4
Daar ging ik wel vanuit, ik had het alleen niet gecontroleerd.
Kan het minimale vermogen op een Valiant Eco-Tech 30/34 worden aangepast ?
Vermogenkeuze staat op AUTO
Parameter 50 (off-set minimaal toerental ventilator ) staat nu op +360
Vermogenkeuze staat op AUTO
Parameter 50 (off-set minimaal toerental ventilator ) staat nu op +360
[ Voor 9% gewijzigd door JohnAlbregtse op 01-11-2021 11:36 ]
Mijn situatie bestaat uit radiatoren in elke kamer en beneden nog als extra vloerverwarming erbij.
Nu moduleert de cv icm Tado zo laag dat de vloerverwarming pomp niet gaat draaien. Aanvoer is 25gr. Max 55gr.
Nu kan ik 2 dingen doen temperatuur van de pomp naar 25 zetten dat hij eerder aanslaat. Maar de radiatoren doen met deze lage temperatuur niets.
Of mn Tado niet meer laten moduleren en cv op vaste temperatuur zetten. Vraag me alleen af of dit efficiënter/zuiniger is.
Nu moduleert de cv icm Tado zo laag dat de vloerverwarming pomp niet gaat draaien. Aanvoer is 25gr. Max 55gr.
Nu kan ik 2 dingen doen temperatuur van de pomp naar 25 zetten dat hij eerder aanslaat. Maar de radiatoren doen met deze lage temperatuur niets.
Of mn Tado niet meer laten moduleren en cv op vaste temperatuur zetten. Vraag me alleen af of dit efficiënter/zuiniger is.
Wat zegt de handleiding?JohnAlbregtse schreef op maandag 1 november 2021 @ 09:44:
Kan het minimale vermogen op een Valiant Eco-Tech 30/34 worden aangepast ?
Vermogenkeuze staat op AUTO
Parameter 50 (off-set minimaal toerental ventilator ) staat nu op +360
Een CV-Ketel is een vlamkoeler en een radiator is een waterkoeler.
Vraagje;
Mijn Robot vloerverwarming functioneert naar behoren.
Ik heb HT verdelers die in principe natuurlijk bedoeld zijn voor 60-70 graden CV aanvoer temperatuur.
De laatste jaren heb ik de temperatuur van de CV ketel echter max op 45 graden staan met het idee om gas te besparen. Vloer word initieel wel heel langzaam warm, maar daarna blijft hij de hele winter aanstaan.
Verder dus geen problemen mee.
Nu werd ik echter getriggered door een ander VV topic waarin gesuggereerd werd dat het juist efficienter is om de CV ketel gewoon op 60/70 graden te laten staan bij een HT verdeler en dus juist niet de CV temperatuur zo laag mogelijk te zetten.
Wat is wijsheid?
Mijn Robot vloerverwarming functioneert naar behoren.
Ik heb HT verdelers die in principe natuurlijk bedoeld zijn voor 60-70 graden CV aanvoer temperatuur.
De laatste jaren heb ik de temperatuur van de CV ketel echter max op 45 graden staan met het idee om gas te besparen. Vloer word initieel wel heel langzaam warm, maar daarna blijft hij de hele winter aanstaan.
Verder dus geen problemen mee.
Nu werd ik echter getriggered door een ander VV topic waarin gesuggereerd werd dat het juist efficienter is om de CV ketel gewoon op 60/70 graden te laten staan bij een HT verdeler en dus juist niet de CV temperatuur zo laag mogelijk te zetten.
Wat is wijsheid?
Vraagje; ben net verhuisd en daarmee eigenaar geworden van een nieuwe/andere ketel.
Het betreft een Intergas Kombi Kompakt HRE 36/30 A
Volgens mij een veel te grote ketel voor deze woning, maar hij hangt er nu eenmaal.
Probleem wat ik ervaar is "ploffen" bij het ontsteken.
Het is denk ik normaal; de ketel laat gas de brander instromen, de ontsteker gaat aan en dan zegt het op enig moment POEF als het gas in de fik gaat.
Dat geluid is tamelijk hard, in de slaapkamer een verdieping lager hoor ik het nog.
Is het mogelijk om iets met de instellingen te tunen zodat de ketel wat subtieler ontsteekt met minder geluid?
Het betreft een Intergas Kombi Kompakt HRE 36/30 A
Volgens mij een veel te grote ketel voor deze woning, maar hij hangt er nu eenmaal.
Probleem wat ik ervaar is "ploffen" bij het ontsteken.
Het is denk ik normaal; de ketel laat gas de brander instromen, de ontsteker gaat aan en dan zegt het op enig moment POEF als het gas in de fik gaat.
Dat geluid is tamelijk hard, in de slaapkamer een verdieping lager hoor ik het nog.
Is het mogelijk om iets met de instellingen te tunen zodat de ketel wat subtieler ontsteekt met minder geluid?
Ben ik ook wel benieuwd naar, want volgens John Visser moet de aanvoer temperatuur op 75 graden, het vermogen en de pomp op max 25% maar voor mij gevoel zou dat idd lager kunnen zijn.jeroenkb schreef op maandag 1 november 2021 @ 16:57:
Vraagje;
Mijn Robot vloerverwarming functioneert naar behoren.
Ik heb HT verdelers die in principe natuurlijk bedoeld zijn voor 60-70 graden CV aanvoer temperatuur.
De laatste jaren heb ik de temperatuur van de CV ketel echter max op 45 graden staan met het idee om gas te besparen. Vloer word initieel wel heel langzaam warm, maar daarna blijft hij de hele winter aanstaan.
Verder dus geen problemen mee.
Nu werd ik echter getriggered door een ander VV topic waarin gesuggereerd werd dat het juist efficienter is om de CV ketel gewoon op 60/70 graden te laten staan bij een HT verdeler en dus juist niet de CV temperatuur zo laag mogelijk te zetten.
Wat is wijsheid?
Ik heb deze nu op 50 graden gezet, maar het is eigelijk nog niet koud genoeg om de vloerverwarming aan te zetten.
[ Voor 5% gewijzigd door merlin1201 op 01-11-2021 17:21 ]
4800 Wp 10x ZO 6x NW https://pvoutput.org/intraday.jsp?id=74451&sid=66030
@ASW1 , heb je stappenmodulatie al aan gezet? Bij mijn ketel (Intergas Xtreme 36) is dat parameter 35. Sinds ik die aan heb staan is de ketel veel stiller.
Wanneer is een HR ketel echt HR?jeroenkb schreef op maandag 1 november 2021 @ 16:57:
Vraagje;
Mijn Robot vloerverwarming functioneert naar behoren.
Ik heb HT verdelers die in principe natuurlijk bedoeld zijn voor 60-70 graden CV aanvoer temperatuur.
De laatste jaren heb ik de temperatuur van de CV ketel echter max op 45 graden staan met het idee om gas te besparen. Vloer word initieel wel heel langzaam warm, maar daarna blijft hij de hele winter aanstaan.
Verder dus geen problemen mee.
Nu werd ik echter getriggered door een ander VV topic waarin gesuggereerd werd dat het juist efficienter is om de CV ketel gewoon op 60/70 graden te laten staan bij een HT verdeler en dus juist niet de CV temperatuur zo laag mogelijk te zetten.
Wat is wijsheid?
Als het retour water steenkoud is en dat lukt "bijna" altijd met vloerverwarming. Het retour water bepaald de afkoeling van je rookgassen. De rookgassen bevatten warmte die je weggooit.
Een CV-Ketel is een vlamkoeler en een radiator is een waterkoeler.
Ik zou toch even een installateur ernaar laten kijken. Lijkt me wel wijs.ASW1 schreef op maandag 1 november 2021 @ 17:10:
Vraagje; ben net verhuisd en daarmee eigenaar geworden van een nieuwe/andere ketel.
Het betreft een Intergas Kombi Kompakt HRE 36/30 A
Volgens mij een veel te grote ketel voor deze woning, maar hij hangt er nu eenmaal.
Probleem wat ik ervaar is "ploffen" bij het ontsteken.
Het is denk ik normaal; de ketel laat gas de brander instromen, de ontsteker gaat aan en dan zegt het op enig moment POEF als het gas in de fik gaat.
Dat geluid is tamelijk hard, in de slaapkamer een verdieping lager hoor ik het nog.
Is het mogelijk om iets met de instellingen te tunen zodat de ketel wat subtieler ontsteekt met minder geluid?
Een CV-Ketel is een vlamkoeler en een radiator is een waterkoeler.
Koude retour is koude rookgassen is weinig warmte weggooien.merlin1201 schreef op maandag 1 november 2021 @ 17:20:
[...]
Ben ik ook wel benieuwd naar, want volgens John Visser moet de aanvoer temperatuur op 75 graden, het vermogen en de pomp op max 25% maar voor mij gevoel zou dat idd lager kunnen zijn.
Ik heb deze nu op 50 graden gezet, maar het is eigelijk nog niet koud genoeg om de vloerverwarming aan te zetten.
Maar niet een koude retour creëren door overmatig waterzijdig inregelen.
Een CV-Ketel is een vlamkoeler en een radiator is een waterkoeler.
Monteur laten komen.ASW1 schreef op maandag 1 november 2021 @ 17:10:
Vraagje; ben net verhuisd en daarmee eigenaar geworden van een nieuwe/andere ketel.
Het betreft een Intergas Kombi Kompakt HRE 36/30 A
Volgens mij een veel te grote ketel voor deze woning, maar hij hangt er nu eenmaal.
Probleem wat ik ervaar is "ploffen" bij het ontsteken.
Het is denk ik normaal; de ketel laat gas de brander instromen, de ontsteker gaat aan en dan zegt het op enig moment POEF als het gas in de fik gaat.
Dat geluid is tamelijk hard, in de slaapkamer een verdieping lager hoor ik het nog.
Is het mogelijk om iets met de instellingen te tunen zodat de ketel wat subtieler ontsteekt met minder geluid?
Afstelling is niet goed, schroefjes van de branderplaat zitten wel eens los.
Intergas heeft wel vaker last van explosief ontsteken maar niet dat je dat in een andere kamer hoort.
Please state the nature of the technical emergency
Beter de max aanvoer naar 70-75 graden en het vermogen naar beneden.jeroenkb schreef op maandag 1 november 2021 @ 16:57:
Vraagje;
Mijn Robot vloerverwarming functioneert naar behoren.
Ik heb HT verdelers die in principe natuurlijk bedoeld zijn voor 60-70 graden CV aanvoer temperatuur.
De laatste jaren heb ik de temperatuur van de CV ketel echter max op 45 graden staan met het idee om gas te besparen. Vloer word initieel wel heel langzaam warm, maar daarna blijft hij de hele winter aanstaan.
Verder dus geen problemen mee.
Nu werd ik echter getriggered door een ander VV topic waarin gesuggereerd werd dat het juist efficienter is om de CV ketel gewoon op 60/70 graden te laten staan bij een HT verdeler en dus juist niet de CV temperatuur zo laag mogelijk te zetten.
Wat is wijsheid?
Als de ketel nu langer warmtevraag heeft zal hij die 45 graden bereiken en afslaan. Dan gaat hij pendelen en dat is niet de bedoeling.
Please state the nature of the technical emergency
Dank.edsandje schreef op maandag 1 november 2021 @ 18:18:
[...]
Beter de max aanvoer naar 70-75 graden en het vermogen naar beneden.
Als de ketel nu langer warmtevraag heeft zal hij die 45 graden bereiken en afslaan. Dan gaat hij pendelen en dat is niet de bedoeling.
dat gebeurde volgens mij ook de hele tijd.
Dus hoge temp / laag vermogen is dan uiteindelijk minder gas verbruiken dan lage temp en pendelen
Dus dan de CV ketel wel op 45 graden? Dat verbruikt dan het minste gas?Seafarer schreef op maandag 1 november 2021 @ 17:49:
[...]
Wanneer is een HR ketel echt HR?
Als het retour water steenkoud is en dat lukt "bijna" altijd met vloerverwarming. Het retour water bepaald de afkoeling van je rookgassen. De rookgassen bevatten warmte die je weggooit.
Ondanks dat ik merk dat de thermostaat continue vraagt, terwijl de CV ketel even stookt en dan weer stopt?
Of je nu met 50 of 75 graden stookt maar je retour blijft 25 graden wat heeft dan een slechter rendement?jeroenkb schreef op maandag 1 november 2021 @ 19:52:
[...]
Dus dan de CV ketel wel op 45 graden? Dat verbruikt dan het minste gas?
Ondanks dat ik merk dat de thermostaat continue vraagt, terwijl de CV ketel even stookt en dan weer stopt?
Een CV-Ketel is een vlamkoeler en een radiator is een waterkoeler.
Zonder kennis van zaken zeg ik dan dat je met 50 graden een beter rendement hebt.Seafarer schreef op maandag 1 november 2021 @ 19:55:
[...]
Of je nu met 50 of 75 graden stookt maar je retour blijft 25 graden wat heeft dan een slechter rendement?
Maar pendelen is ook niet goed lees ik.
[ Voor 33% gewijzigd door jeroenkb op 01-11-2021 20:03 ]
Hoi,
Ik zag afgelopen weekend in kuubs per graaddagen weer een piek. Net even naar de zolder gelopen en de driewegklep liep niet soepel meer. Nu is deze ongeveer 2 jaar oud (destijds binnen en motor vervangen). Ik verwacht eigenlijk dat de klep vuil is (heb hem met wd-40 ingespoten en even met een tang een paar keer op en neet gehaald.
De klep sloot niet helemaal bij cv werking waardoor we iig altijd warm water hebben😀.
Wie van jullie heeft een vergelijkbaar probleem gehad en is het plaatsen van een vuilfilter een permanente oplossing hiervoor?
En is er toevallig ook iemand die na het plaatsen van het vuilfilter ziet dat er minder verbruik is? Ze beloven nl 7% rendement en dat is met de huidige prijzen heel snel terugverdiend.
Alle info helpt maar ik ben vooral op zoek naar een oplossing voor de 3 wegklep die regelmatig problemen lijkt te hebben.
Ik zag afgelopen weekend in kuubs per graaddagen weer een piek. Net even naar de zolder gelopen en de driewegklep liep niet soepel meer. Nu is deze ongeveer 2 jaar oud (destijds binnen en motor vervangen). Ik verwacht eigenlijk dat de klep vuil is (heb hem met wd-40 ingespoten en even met een tang een paar keer op en neet gehaald.
De klep sloot niet helemaal bij cv werking waardoor we iig altijd warm water hebben😀.
Wie van jullie heeft een vergelijkbaar probleem gehad en is het plaatsen van een vuilfilter een permanente oplossing hiervoor?
En is er toevallig ook iemand die na het plaatsen van het vuilfilter ziet dat er minder verbruik is? Ze beloven nl 7% rendement en dat is met de huidige prijzen heel snel terugverdiend.
Alle info helpt maar ik ben vooral op zoek naar een oplossing voor de 3 wegklep die regelmatig problemen lijkt te hebben.
APS QS1 en Y600 3*340w 38graden en 3*340w 20Graden alles naar het Oosten 92 graden. Zuid set sma sunnyboy 2100b 8*255w 38 graden 178graden zuid || Warmtepomp onder cnstructie Panasonic MDC 9kw j-series enkel radiatoren maar lage temperaturen
Ik snap je hik. Jij denk dat temperatuur gasverbruik is.jeroenkb schreef op maandag 1 november 2021 @ 19:57:
[...]
Zonder kennis van zaken zeg ik dan dat je met 50 graden een beter rendement hebt.
Maar pendelen is ook niet goed lees ik.
Als ik 1 euro gas in die ketel gooi en dat aansteek en mijn cv water verwarm dan heb ik 1 euro warmte in dat water zitten.
Jammer genoeg werkt dat niet zo. Er zit helaas een schoorsteen op die ketel. Meestal verdwijnt daar 10 eurocent door naar buiten. Ik heb het woord temperatuur niet gebruikt.
Maar nu maak ik mijn retour water temperatuur warmer, mijn rookgas wordt slechter gekoeld en er verdwijnt 20 eurocent warmte naar buiten. Dat is zonde. En ik heb het woord aanvoer temperatuur niet gebruikt.
Dus je aanvoer maakt niet zoveel uit. MAAAAAAAAAAAAAAAR je afgifte systeem (vloerverwarming en radiatoren) moeten het wel kunnen verwerken. En door juist waterzijdig in te regelen verdeel je het cv water netjes per radiator, gaat vaak je gemiddelde retour naar beneden. (koelen dat rookgas) en je comfort gaat omhoog. En als je niet teveel de boel op doorstroom beperkt dan loop je niet zo snel tegen een pendelende ketel aan.
Een CV-Ketel is een vlamkoeler en een radiator is een waterkoeler.
Filter is altijd goed. Vooral als je twijfelt.Fantastic_fox schreef op maandag 1 november 2021 @ 20:10:
Hoi,
Ik zag afgelopen weekend in kuubs per graaddagen weer een piek. Net even naar de zolder gelopen en de driewegklep liep niet soepel meer. Nu is deze ongeveer 2 jaar oud (destijds binnen en motor vervangen). Ik verwacht eigenlijk dat de klep vuil is (heb hem met wd-40 ingespoten en even met een tang een paar keer op en neet gehaald.
De klep sloot niet helemaal bij cv werking waardoor we iig altijd warm water hebben😀.
Wie van jullie heeft een vergelijkbaar probleem gehad en is het plaatsen van een vuilfilter een permanente oplossing hiervoor?
En is er toevallig ook iemand die na het plaatsen van het vuilfilter ziet dat er minder verbruik is? Ze beloven nl 7% rendement en dat is met de huidige prijzen heel snel terugverdiend.
Alle info helpt maar ik ben vooral op zoek naar een oplossing voor de 3 wegklep die regelmatig problemen lijkt te hebben.
Overigens serieus schoonmaken geeft vaak beter resultaat.
YouTube: Tips & Trucs #43 Hoe reinig je zelf het binnenwerk van een Honeyw...
Edit: Mijn binnenwerk is 10 jaar geleden vervangen. nog geen probleem gehad. (En heb nog steeds geen filter)
[ Voor 5% gewijzigd door Seafarer op 01-11-2021 20:51 ]
Een CV-Ketel is een vlamkoeler en een radiator is een waterkoeler.
Thnx
APS QS1 en Y600 3*340w 38graden en 3*340w 20Graden alles naar het Oosten 92 graden. Zuid set sma sunnyboy 2100b 8*255w 38 graden 178graden zuid || Warmtepomp onder cnstructie Panasonic MDC 9kw j-series enkel radiatoren maar lage temperaturen
@Seafarer is zo’n micro bel ontluchter erbij ook nog een goed plan? Qua ruimte is deze nl wat lastig te plaatsen dan zou ik liever een combinpakken maar die zou dan in de retour komen wat weer niet ideaal schijnt te zijn?
Wat is je mening /advies in deze? Combi nemen of alleen een filter? En op welke plaats indien een combi?
Wat is je mening /advies in deze? Combi nemen of alleen een filter? En op welke plaats indien een combi?
APS QS1 en Y600 3*340w 38graden en 3*340w 20Graden alles naar het Oosten 92 graden. Zuid set sma sunnyboy 2100b 8*255w 38 graden 178graden zuid || Warmtepomp onder cnstructie Panasonic MDC 9kw j-series enkel radiatoren maar lage temperaturen
Micro bellen verplaatsen zich door het hele systeem. Dus het lijkt mij dat die dan vanzelf wel een keer bij je combi komt. Dan zou ik hem in de retour plaatsen zodat er zo min mogelijk vuil in je ketel kan komen.Fantastic_fox schreef op maandag 1 november 2021 @ 22:56:
@Seafarer is zo’n micro bel ontluchter erbij ook nog een goed plan? Qua ruimte is deze nl wat lastig te plaatsen dan zou ik liever een combinpakken maar die zou dan in de retour komen wat weer niet ideaal schijnt te zijn?
Wat is je mening /advies in deze? Combi nemen of alleen een filter? En op welke plaats indien een combi?
Een CV-Ketel is een vlamkoeler en een radiator is een waterkoeler.
@Seafarer maar zo’n combi is gewoon ook ok? Of is het denk je toch beter om de lastige weg te kiezen en wat meer werk erin te steken(en euro’s) om 2 aparte te doen? Ik denk dat het wel zou kunnen maar het is zowiezo een stuk duurder en meer geklooi ivm de ruimte of vooral het gebrek aan ruimte
APS QS1 en Y600 3*340w 38graden en 3*340w 20Graden alles naar het Oosten 92 graden. Zuid set sma sunnyboy 2100b 8*255w 38 graden 178graden zuid || Warmtepomp onder cnstructie Panasonic MDC 9kw j-series enkel radiatoren maar lage temperaturen
Advies van de fabrikanten is allebei apart. Lukt dat niet dan lijkt mij een combi een goede optie.Fantastic_fox schreef op maandag 1 november 2021 @ 23:10:
@Seafarer maar zo’n combi is gewoon ook ok? Of is het denk je toch beter om de lastige weg te kiezen en wat meer werk erin te steken(en euro’s) om 2 aparte te doen? Ik denk dat het wel zou kunnen maar het is zowiezo een stuk duurder en meer geklooi ivm de ruimte of vooral het gebrek aan ruimte
Ik heb nooit een combi geïnstalleerd, maar het lijkt me echt een acceptabel alternatief.
Een CV-Ketel is een vlamkoeler en een radiator is een waterkoeler.
In dezelfde gedachtegang maakt de pompstand van de vloerverwarmingsverdeler in deze situatie waarschijnlijk ook niet zoveel uit?Seafarer schreef op zaterdag 16 oktober 2021 @ 23:43:
Ik heb even dezelfde retour temperatuur genomen want je vermeld die temperatuur alleen bij de tweede pomp stand.
P=Qm x c x ΔT x 1/3600
Even ombouwen:
P x 3600 / (c x ΔT) = Qm
Jij had 7kW x 3600 / (4.186 x 7 ΔT) = 860ltr/u daarna heb je pomp lager gezet
7kW x 3600 / (4.186 x 10 ΔT) = 602ltr/u
Jij had waarschijnlijk een halvering van de flow verwacht? Maar de opbrengst van een cv pomp is ook afhankelijk van de leiding weerstand in het afgifte systeem.
[...]
Ga je nu met die 7kW je flow beperken tot 150 ltr/u dan ΔT = P/(Qm x c) x 3600
7/(150 x 4.186) x 3600 = 40 graden Als je retour 30 is en de ketel maakt er 40 bij dan kom je al op 30 + 40=70 dan ben je hard op weg naar een antipendel stand, maar zulke lage flows heb je meestal niet met vloerverwarming.
Ketelvermogen blijft 7 kW met een vaste pompstand. Of dat met hoge snelheid (lagere Ta) of lagere snelheid (iets hogere Ta) de verdeler bereikt maakt niet zoveel uit, zolang die het kwijt kan komt er dezelfde retourtemperatuur uit.
Hetzelfde denk ik nu ook van de vloerverwarmingspomp. In mijn geval een gesloten systeem waarbij de retour volledig wordt vermengt met de aanvoer.
De pompstand van deze unit heeft dan alleen invloed op de Delta T tussen Ta wat de slangen in gaat en de Tr die er uit komt, en het deel wat van daar weer terug gaat naar de ketel.
Kan mij voorstellen dat een kleinere Delta T (dus hogere pompstand op deze unit) dan zelfs wenselijk is omdat de warmte afgifte van de vloer egaler wordt en je dus wat meer comfort zult beleven?
Bij een lagere pompstand zullen de aanvoerslangen warmer zijn en de retourslangen kouder. Die liggen naast elkaar dus gemiddeld is de beleving hetzelfde.
Afhankelijk waar je staat (aanvoerslang of retourslang) op de vloer voel je dat dan beter.
Klopt mijn redenatie en is mij een begrensde ketel en vaste pompstand op de ketel het eigenlijk beter om de vloerverwarmingspomp maximaal te laten draaien voor een zo klein mogelijke Delta T?
In de handleiding vind ik die mogelijkheid niet terug , maar omdat ik hier en elders zie vermeld worden dat het ventiator toerental ook het vermogen bepaald vraag ik me dat af , die kan ik namelijk wel aanpassen
Die moet afgesteld worden. Mijn XTreme deed dat ook wel eens voordat hij fatsoenlijk afgesteld werd door de Intergas monteur.ASW1 schreef op maandag 1 november 2021 @ 17:10:
Vraagje; ben net verhuisd en daarmee eigenaar geworden van een nieuwe/andere ketel.
Het betreft een Intergas Kombi Kompakt HRE 36/30 A
Volgens mij een veel te grote ketel voor deze woning, maar hij hangt er nu eenmaal.
Probleem wat ik ervaar is "ploffen" bij het ontsteken.
Het is denk ik normaal; de ketel laat gas de brander instromen, de ontsteker gaat aan en dan zegt het op enig moment POEF als het gas in de fik gaat.
Dat geluid is tamelijk hard, in de slaapkamer een verdieping lager hoor ik het nog.
Is het mogelijk om iets met de instellingen te tunen zodat de ketel wat subtieler ontsteekt met minder geluid?
WP: Toshiba Estia 8kW split HWT-801H(R)W-E + HWT-1101 binnenunit met 300 liter SWW tank. PV: 4 strings, totaal 12590 Wp
Hallo allemaal,
Ik volg dit topic met grote belangstelling, gecombineerd met het topic over de Honeywell EvoHome. Ben vrij recentelijk verhuist en heb toen alle ruimtes voorzien van HR92 knoppen muv de gang die als bypass dient.
Nu het kouder wordt wilde ik het systeem waterzijdig inregelen, maar ik kom er niet achter wel type radiatorafsluiters op mijn radiatoren zitten, kan iemand een tip geven hoe ik hier achter kan komen?
Ik hoop dat een afbeelding helpt
:strip_exif()/f/image/O3Baj6oK3T72vp9G4mCKc3UT.jpg?f=fotoalbum_large)
Alle tips zijn meer dan welkom,
Alvast en bij voorbaat dank.
Ik volg dit topic met grote belangstelling, gecombineerd met het topic over de Honeywell EvoHome. Ben vrij recentelijk verhuist en heb toen alle ruimtes voorzien van HR92 knoppen muv de gang die als bypass dient.
Nu het kouder wordt wilde ik het systeem waterzijdig inregelen, maar ik kom er niet achter wel type radiatorafsluiters op mijn radiatoren zitten, kan iemand een tip geven hoe ik hier achter kan komen?
Ik hoop dat een afbeelding helpt
:strip_exif()/f/image/O3Baj6oK3T72vp9G4mCKc3UT.jpg?f=fotoalbum_large)
Alle tips zijn meer dan welkom,
Alvast en bij voorbaat dank.
Zo te zien geen voorinstelbare.
Maar maak eens een foto van de zijkant, dan kan ik zien of het heimeier kranen zijn. Denk het wel.
Maar maak eens een foto van de zijkant, dan kan ik zien of het heimeier kranen zijn. Denk het wel.
Ik heb een vraag waar ik zo snel niet een antwoord op kan vinden.
Wij wonen nu iets meer dan een jaar in ons huis. Vorig jaar geprobeerd het een en ander te optimaliseren, maar we hebben nog niet echt een referentie om mee te vergelijken
Situatie:
- Atag I36C met Atag ONE thermostaat
- Vloerverwaring begane grond
- Vloerverwarming 2 badkamers en verder 3 radiatoren op de eerste verdieping en 2 op zolder
- Verwarming heeft vorig jaar ongeveer 1150 m3 gas gebruikt. Mindergas geeft 0,348 m3 aan per gewogen graaddag.
De radiatoren staan eigenlijk uit (vorststand)
Sinds kort heb ik HA opgezet en heb ik voor het eerst grafiekjes. Vorig jaar alles gedaan met de portal van ATAG (die ik niemand wil aanbevelen).
CV staat op 45 graden en de verdeler van de vloerverwarming op 38 graden. Nu zag ik dat vanochtend de CV aansprong en wat mij opviel is dat de watertemperatuur van zowel de CV en return heel snel de vloer temperatuur aanneemt.
:no_upscale():strip_icc():fill(white):strip_exif()/f/image/hu9fUoZTcX4vtzToKk9vRHFC.jpg?f=user_large)
Ik had verwacht dat wanneer de CV uitgaat de temperatuur van het water dat rondgepompt wordt langzamer daalt de grafiek laat zien. Is dit een onjuiste aanname?
Wij wonen nu iets meer dan een jaar in ons huis. Vorig jaar geprobeerd het een en ander te optimaliseren, maar we hebben nog niet echt een referentie om mee te vergelijken
Situatie:
- Atag I36C met Atag ONE thermostaat
- Vloerverwaring begane grond
- Vloerverwarming 2 badkamers en verder 3 radiatoren op de eerste verdieping en 2 op zolder
- Verwarming heeft vorig jaar ongeveer 1150 m3 gas gebruikt. Mindergas geeft 0,348 m3 aan per gewogen graaddag.
De radiatoren staan eigenlijk uit (vorststand)
Sinds kort heb ik HA opgezet en heb ik voor het eerst grafiekjes. Vorig jaar alles gedaan met de portal van ATAG (die ik niemand wil aanbevelen).
CV staat op 45 graden en de verdeler van de vloerverwarming op 38 graden. Nu zag ik dat vanochtend de CV aansprong en wat mij opviel is dat de watertemperatuur van zowel de CV en return heel snel de vloer temperatuur aanneemt.
:no_upscale():strip_icc():fill(white):strip_exif()/f/image/hu9fUoZTcX4vtzToKk9vRHFC.jpg?f=user_large)
Ik had verwacht dat wanneer de CV uitgaat de temperatuur van het water dat rondgepompt wordt langzamer daalt de grafiek laat zien. Is dit een onjuiste aanname?
PV: 27kWp | WP: Adlar Aurora II 6kw
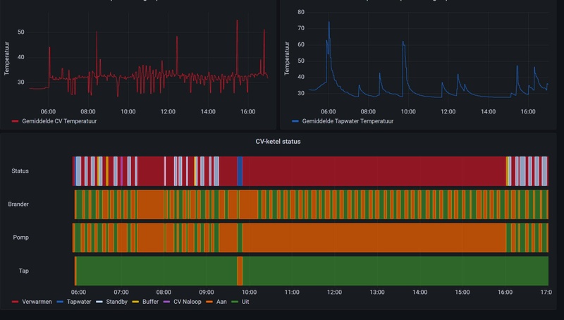
Sinds kort kan ik mijn Intergas Xtreme 36 ketel uitlezen in Home Assistant. Ik zie, naast de status "Standby" en "Verwarmen", af en toe de status "Buffer" en "CV Naloop"; wat houdt dat in en is dat normaal?
:strip_exif()/f/image/TZgkVWL6dwfWHtdLZmVw2rod.jpg?f=fotoalbum_large)
[ Voor 3% gewijzigd door witterholt op 02-11-2021 17:27 ]
Een kleine delta T geeft inderdaad een gemiddelde hogere afgifte. En soms meer comfort in een vloer.Banjy schreef op dinsdag 2 november 2021 @ 11:21:
[...]
In dezelfde gedachtegang maakt de pompstand van de vloerverwarmingsverdeler in deze situatie waarschijnlijk ook niet zoveel uit?
Ketelvermogen blijft 7 kW met een vaste pompstand. Of dat met hoge snelheid (lagere Ta) of lagere snelheid (iets hogere Ta) de verdeler bereikt maakt niet zoveel uit, zolang die het kwijt kan komt er dezelfde retourtemperatuur uit.
Hetzelfde denk ik nu ook van de vloerverwarmingspomp. In mijn geval een gesloten systeem waarbij de retour volledig wordt vermengt met de aanvoer.
De pompstand van deze unit heeft dan alleen invloed op de Delta T tussen Ta wat de slangen in gaat en de Tr die er uit komt, en het deel wat van daar weer terug gaat naar de ketel.
Kan mij voorstellen dat een kleinere Delta T (dus hogere pompstand op deze unit) dan zelfs wenselijk is omdat de warmte afgifte van de vloer egaler wordt en je dus wat meer comfort zult beleven?
Bij een lagere pompstand zullen de aanvoerslangen warmer zijn en de retourslangen kouder. Die liggen naast elkaar dus gemiddeld is de beleving hetzelfde.
Afhankelijk waar je staat (aanvoerslang of retourslang) op de vloer voel je dat dan beter.
Klopt mijn redenatie en is mij een begrensde ketel en vaste pompstand op de ketel het eigenlijk beter om de vloerverwarmingspomp maximaal te laten draaien voor een zo klein mogelijke Delta T?
Zie deze prachtige simulatie van @PentaClover Dat geld ook voor vloerverwarming, maar ook hetelucht verwarmers met die lamelletjes.
Maar harder/sneller rondpompen lijdt soms tot meer herrie en een veel hoger energie verbruik van de pomp. Zoeken naar het optimum.
Een CV-Ketel is een vlamkoeler en een radiator is een waterkoeler.
@Banjy Voor de volledigheid: open (meng)verdeler = met eigen pomp; gesloten verdeler = zonder eigen pomp.
Ik geef toe dat uit de benaming dit niet makkelijk is af te leiden.
Zie bijvoorbeeld hier voor een website
Ik geef toe dat uit de benaming dit niet makkelijk is af te leiden.
Zie bijvoorbeeld hier voor een website
Nobody is perfeckt - But who wants to be Nobody? - Vrijwillig Energycoach Fiat LUXus! - Some Insights
Even een offtopic vraag: ik ben zelf in het bezit van een nieuwe Intergas Xtreme24 ketel met comfort touch en gateway. Ik zie veel mensen langskomen die voor het uitlezen Home Assistant gebruiken met de Intergas extensie: https://www.home-assistant.io/integrations/incomfort/
Is er ergens op het forum een sticky hoe deze software op te zetten? Of is het simpelweg de stappen volgen op de home assistant website? Ik zie to be honest even door de bomen het bos niet meer...
Dank!
Is er ergens op het forum een sticky hoe deze software op te zetten? Of is het simpelweg de stappen volgen op de home assistant website? Ik zie to be honest even door de bomen het bos niet meer...
Dank!
@Ribruijn, ik heb gewoon de stappen gevolgd uit jouw link. En volgens mij valt "veel" wel mee. Ik denk dat ik een van de weinige posters was in dit topic welke het verband met Home Assistant gebruikte.
[ Voor 54% gewijzigd door witterholt op 02-11-2021 18:36 ]
@JohnAlbregtse
Ik heb een ecotec plus vhr 35, begrenzing een tijdje op 6kw gehad.
Wat mij opviel is dat de aanvoer temp rond de 35 graden bleef hangen. Aangezien ik boven nog radiatoren heb, was dat geen succes.
De vloertemperatuur op de begane grond kwam ook nooit boven de 23 graden, gevraagde ruimtetemperatuur via evohome 22.
Nu de cv weer op auto staat, gaat de aanvoertemperatuur weer naar 75c, vloertemperatuur naar 26c, voelt dus een stuk comfortabeler aan.
Zou zeggen zet hem is op minimale begrenzing, ben benieuwd naar jouw bevindingen
Ik heb een ecotec plus vhr 35, begrenzing een tijdje op 6kw gehad.
Wat mij opviel is dat de aanvoer temp rond de 35 graden bleef hangen. Aangezien ik boven nog radiatoren heb, was dat geen succes.
De vloertemperatuur op de begane grond kwam ook nooit boven de 23 graden, gevraagde ruimtetemperatuur via evohome 22.
Nu de cv weer op auto staat, gaat de aanvoertemperatuur weer naar 75c, vloertemperatuur naar 26c, voelt dus een stuk comfortabeler aan.
Zou zeggen zet hem is op minimale begrenzing, ben benieuwd naar jouw bevindingen
Wh-mdc07j3e5
Dit topic is gesloten.
Let op:
Het posten van je gasverbruik voegt weinig toe. Laat dit dan ook achterwege als dit het enige is wat je post. Het wordt dan al gauw een opsom-topic en laat de écht interessante berichten ondersneeuwen. Voor het vergelijken van je verbruik is er een apart topic: Wat is jouw actuele energieverbruik?
Het posten van je gasverbruik voegt weinig toe. Laat dit dan ook achterwege als dit het enige is wat je post. Het wordt dan al gauw een opsom-topic en laat de écht interessante berichten ondersneeuwen. Voor het vergelijken van je verbruik is er een apart topic: Wat is jouw actuele energieverbruik?