Ik wijk een beetje af van de CV tuning maar ik denk dat hier wel de meeste specialisten zitten en ik denk dat ik goed binnen het thema blijf. Ik stel hier en daar een vraag, ik ben erg benieuwd naar jullie commentaar\tips.
Wij wonen sinds vorige zomer in onze woning uit 1976. Het huis is vrijstaand en er is over het algemeen goed geisoleerd (HR glas, relatief nieuwe kozijnen en sinds een paar weken vloerisolatie). Er is tevens een gedeelte nieuwbouw waar al met iets modernere isolatie normen is gewerkt. Helaas is op willekeurige plekken juist echt totaal niet over isolatie nagedacht of zelfs gewoon teniet gedaan.
We hebben beneden alleen vloerverwarming en boven 4 radiatoren (3 slaapkamers + badkamer). Met het idee dat ik de slaapkamers toch nooit op 20.5 hoef te hebben heb ik onze oude CV ketel op minimaal 25 en maximaal 50 graden aanvoer gezet en nog wat andere beperkingen gedaan en het lijkt erop dat dit prima werkt, (boven is sinds het weekend wel iets aan de frisse kant dus ik moet de max temperatuur misschien op 60 zetten als het buiten vriest).
Waar ik me nu zorgen over maak is de vloerverwarming. Deze lijkt verkeerd om aangelegd, heet water uit de ketel gaat in wat normaalgesproken de uitgaande kant van de verdeler is, retour water komt door de thermostaatkraan uit de verdeler en gaat terug naar de ketel. Het lijkt volledig te werken en het water gaat niet kokend de vloer in maar ik blijf er toch mee rondlopen, niet iets wat ik zelf durf om te draaien dus dat komt wel als het buiten warmer wordt.
Verder, helaas MOET ik de (niet slimme) Atag BrainQ thermostaat gebruiken in combinatie met de Atag ketel want alleen in deze combinatie kan hij moduleren. Ik durf de thermostaat 's nachts maximaal maar 1-2 graden omlaag te doen, anders duurt het bijna de hele dag voordat het huis weer op temperatuur is, maar wanneer het niet vriest buiten hoeft de ketel 's nachts bijna niet bij te springen.
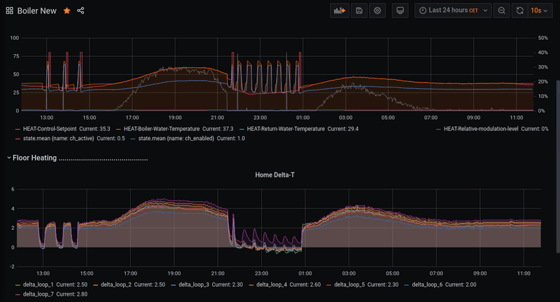
Dit was gisteren:
Buiten:
Binnen:
Gasverbruik:
De ketel pruttelt non stop op 20% met 0.75 m3 gas per uur (de pieken zijn douche\bad gebruik).Dit soort dagen zitten we dus tussen de 10\12 euro gas per dag

De temperatuur binnen van 19.5 haalt hij met moeite (geeft hele dag 19 aan), ik stoor me er niet aan omdat 19 eigenlijk al heel behaaglijk aanvoelt. Er lijkt geen sprake te zijn van pendelen.
Ik loop de laatste dagen dus wat met mijn infrarood thermometer door het huis en heb wat ernstige zaken gevonden. Het plafond in de woonkamer was echt heel koud, vooral op één plek onder de badkamer
Even buiten op het terrein van de buurman naar mijn gevel gekeken en daar twee grote ventilatieroosters gevonden op 2.5 meter hoogte, roosters eraf gehaald en dit gevonden.
Hierboven een best wel groot gat met zicht op de onderkant van het ligbad, vandaar dat het bad vanmorgen zo'n 4 graden aangaf.
Hierboven het tweede gat op een halve meter afstand en direct zicht op de gipsplaten van het plafond v\d woonkamer.
Ik snap niet wie met zijn volle verstand zoveel ventilatie aanbrengt, ik heb de gaten voor nu tijdelijk dichtgemaakt met een plastic zak met daarin PUR schuim, dit heeft mooi uitgezet in beide gaten. (wonderbaarlijk dat het bij -5 wilde uitharden).
Kan ik dit zonder gevaar dichtlaten? Mis ik iets? Ik denk dat risico op condens onder het bad te verwaarlozen is omdat er verse lucht bij komt via een luikje in één van de kamers. Ventilatie tussen plafond en vloeren hoeft toch ook niet zo drastisch?
Verder meteen mooi zicht op de spouwmuur isolatie, zou het veel schelen als hier parels of schuim bijgespoten wordt? Ik gok de breedte op zo'n 5 a 6 cm.
Een uurtje na het dichten van de twee gaten begon de ketel opeens te pendelen en is inmiddels al een uur uit! Terwijl de temperatuur binnen stabiel blijft, ik hou het gebruik al weken in de gaten en dit kan haast geen toeval zijn:
Ik durf nog niet meteen te juichen maar ik ben erg benieuwd wat dit over een volle dag met het gebruik doet.

Nadeel is dat het boven wel iets meer afkoelt nu de ketel af en toe uit gaat dus het tunen kan weer beginnen
Als laatste vraag, wie weet of dit normaal is?