@walter_321
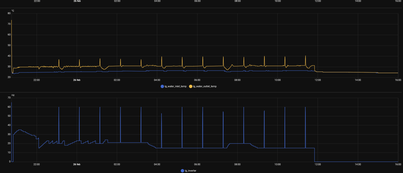
De hysterese is geen beperking bij LG, sommige merken warmtepompen regelen de warmtepomp op de hysterese, maar LG gebruikt de hysterese alleen als punt om op te starten, of af te slaan.
Bij mijn R32 warmtepomp is het altijd zo geweest, dat deze doorgaat tot +2 boven de hysterese.
Om de warmtepomp niet te laten afslaan, heb ik de hysterese op +4
(met de +2 samen dan +6 voordat de warmtepomp afslaat).
Inderdaad gaat de warmtepomp niet zo snel op vol vermogen bij een tweede opstart.
Ik en anderen gebruiken ook de stille mode om deze opstart te beperken.
Bij een opstart kijkt de warmtepomp ook naar de capaciteit, ik heb deze op 50% gezet
(daarbij heb ik een vast debiet en de deltaT varieert tussen 1 en 6).
Na de eerste opstart is het vermogen lager en wordt sneller terug gemoduleerd (ook zonder stille mode)
De hysterese is geen beperking bij LG, sommige merken warmtepompen regelen de warmtepomp op de hysterese, maar LG gebruikt de hysterese alleen als punt om op te starten, of af te slaan.
Bij mijn R32 warmtepomp is het altijd zo geweest, dat deze doorgaat tot +2 boven de hysterese.
Om de warmtepomp niet te laten afslaan, heb ik de hysterese op +4
(met de +2 samen dan +6 voordat de warmtepomp afslaat).
Inderdaad gaat de warmtepomp niet zo snel op vol vermogen bij een tweede opstart.
Ik en anderen gebruiken ook de stille mode om deze opstart te beperken.
Bij een opstart kijkt de warmtepomp ook naar de capaciteit, ik heb deze op 50% gezet
(daarbij heb ik een vast debiet en de deltaT varieert tussen 1 en 6).
Na de eerste opstart is het vermogen lager en wordt sneller terug gemoduleerd (ook zonder stille mode)
[ Voor 4% gewijzigd door PeteSplit op 17-02-2026 14:01 ]
LG (AWHP R32) / ESPhome (ESP32) / GoodWe 4K-DT (5kWp) / Homewizard (1 PiB 2kW) / Home Assistant (NUC)
:strip_exif()/f/image/gRhwZhfEjNqAiLkrlVEbViWL.jpg?f=fotoalbum_large)
:strip_exif()/f/image/fkWjEwPHRDdrPyY6sntsfIbW.jpg?f=fotoalbum_large)
:strip_exif()/f/image/4nG8RSISWpW5J4OrNhdQh78Z.jpg?f=fotoalbum_large)
:strip_exif()/f/image/ZQBRnKb5y7LPsL1U1wZ97bo5.jpg?f=fotoalbum_large)
/f/image/yVmxP4vVTI9Q9002GGEkdFW4.png?f=fotoalbum_large)
/f/image/SkA6XfE4u0hjWDN0JFToBNBn.png?f=fotoalbum_large)
/f/image/D5rVzoMH4u5X6Kzbcjfkmf57.png?f=fotoalbum_large)
/f/image/jv50bIwba3XjgbmUGDsxRQcu.png?f=fotoalbum_large)
:strip_exif()/f/image/lnNq5WNHDLQXfA5zv6Ejo6HD.jpg?f=fotoalbum_large)
:strip_exif()/f/image/vh7VYuZptAQBY2m4zODnyJiY.jpg?f=fotoalbum_large)
/f/image/vQF9LJz0d2QSSAi5bXl5ZpIl.png?f=fotoalbum_large)
/f/image/39TAqmLsz1UlpAxyyzhVu6ft.png?f=fotoalbum_large)
/f/image/C0nya75cO4T8yHasIFCgugrG.png?f=fotoalbum_large)
/f/image/is0ca0CQ7OOIQnB4arvoqzPg.png?f=fotoalbum_large)
/f/image/xhJvX2A7SNBgzA3d0dXZyLm7.png?f=fotoalbum_large)
:strip_exif()/f/image/P5RSMeaIvU6tEwlahjurwZBn.jpg?f=fotoalbum_large)
/f/image/R6CicGWSQWBgEw6Rgt6TVkvy.png?f=fotoalbum_large)
/f/image/OZCugCquPXeyTNBMkcmlvTTt.png?f=fotoalbum_large)
/f/image/DyNTbzv9CwvGnei8l0BJRgIT.png?f=fotoalbum_large)
/f/image/6J4TpqWe5nO7T5F3Y6mUJlEO.png?f=fotoalbum_large)
/f/image/cKbANFYTcCXh9zQp8VAcX91F.png?f=fotoalbum_large)