LG-HM123MR-U34 | LG-G12WL (ARTCOOL Stylist) | Orcon HRC-500 MaxComfort | 4.160 WP Oost-West
De bevriende installateur wil hem best installeren maar doet zelf geen warmtepompen verkopen. Hij heeft wel het certificaat van lg in Amstelveen.walter_321 schreef op woensdag 28 januari 2026 @ 07:00:
[...]
Kan de installateur dan geen ondersteuning bieder? Of de 'installateursvoorwaarden' krijgen?
Maar ik weet niet hoe deze is met garantie en ondersteuning.
LG Therma V HM091MR.U44
LG-HM051MR-U44 | Daalderop DUO 50l | 1500 WP Zuid | gasloos '23
ik heb al eens geschreven dat je door te starten met inlaatregeling en vervolgens over te schakelen op uitlaatregeling, het systeem op de gewenste temperatuur kunt brengen.
Nu is het weer een paar graden warmer en draait het systeem op deellast.
Ook daar lijkt dit een gunstige invloed te hebben.
De eerste start gebeurt alleen via uitlaatregeling en de installatie levert bij de start te veel vermogen, in de loop van de tijd zakt dit en moet het weer worden ingehaald, waardoor de hete gastemperatuur van 75° wordt overschreden, wat een flashgasinjectie tot gevolg heeft. Dan slaan de meeste installaties door. (12:39). Ik schakel hier echter gedurende 4 minuten de instelwaarde met 5k omlaag en dan weer terug, waardoor het doorlopen uitblijft.
De tweede start om 13:09 is met deze omschakeling. Daarbij blijft de regeling gedurende 10 minuten na de start op inlaat staan en schakelt dan over op uitlaat.
De startpiek is veel kleiner en tijdens het proces schommelt de installatie niet zo sterk. Als het buiten nog warmer wordt, zou dat de lelijke startpieken moeten verminderen waarvoor de Therma bekend staat.
Boven groen: uitlaattemperatuur
Boven paars: gewenste temperatuur
Onder roze: compressorvermogen
Onder oranje: heet gas
Vertaald met DeepL.com (gratis versie)
[ Voor 3% gewijzigd door butterkeks op 28-01-2026 14:18 ]
Nee zeker niet nieuw, ik heb nu 4 minuten stroom eraf gehad en weer opgestart. Even afwachten maar.
Voorheen had ik vaste flow van 25 l/min, nu ik eindelijk mijn ESP bordje goed heb werken kon ik zien dat de sensoren slecht waren, nu voor opstart waterpomp enkele minuten laten pompen op antifreeze en dan is Ta en Tr precies gelijk.
De COP was met die hoge flow niet zo goed, daarom nu op optimale flow, dan gaat de LG uiteindelijk naar 16,9 l/min, dit is het laagste wat de 12 kW regelt, anders moet ik gaan knijpen door de pompcapaciteit op 45% te zetten, dan krijg ik 15 l/min. Op 40% komt CH storing tevoorschijn.
Stooklijn 18>30, -10>38 vloerverwarming 110m2 alles open.
Weet je tot welke vermogen je wp terug moduleert?Cees-JanH schreef op woensdag 28 januari 2026 @ 16:07:
@walter_321 @Casper de Boer
Voorheen had ik vaste flow van 25 l/min, nu ik eindelijk mijn ESP bordje goed heb werken kon ik zien dat de sensoren slecht waren, nu voor opstart waterpomp enkele minuten laten pompen op antifreeze en dan is Ta en Tr precies gelijk.
De COP was met die hoge flow niet zo goed, daarom nu op optimale flow, dan gaat de LG uiteindelijk naar 16,9 l/min, dit is het laagste wat de 12 kW regelt, anders moet ik gaan knijpen door de pompcapaciteit op 45% te zetten, dan krijg ik 15 l/min. Op 40% komt CH storing tevoorschijn.
.
Ik verwacht dat dat toch tot 4kW thermisch moet kunnen. En dan zou de waterpomp volgens mij naar een 11-12 liter moeten kunnen terug gaan.
Heb je iets ter ondersteuning om te stellen dat de COP lager is bij hoger debiet?
Hier wordt door sommige aangehaald dat dat niet zou kunnen. Ik zeg dat het wel kan ;-).
Edit; niet nieuw? Is het een R32 of R290? Niet nieuw als, je hebt ze al meerdere winters?
[ Voor 4% gewijzigd door walter_321 op 28-01-2026 16:24 ]
Hieronder zie je dat de WP is gestart na de spanning eraf gehad te hebben, hij draait eerst op afgegeven vermogen ongeveer 6kW maar regelt toch omlaag naar 4kW terwijl de gevraagde temperatuur nog (lang) niet is bereikt. Wat is de gedachte van de software hierachter, maar belangrijker hoe krijg ik mijn woonkamer nu op 21 graden??
:strip_exif()/f/image/idGKkBwRRAZst7PnVnAvpbqD.jpg?f=fotoalbum_large)
Edit : Kijk nu dan, ik heb niks veranderd
[ Voor 19% gewijzigd door Cees-JanH op 28-01-2026 18:27 ]
Lol: ik zat op de zijbalken van je HA screenshot te klikken om in je HA te scrollen...Cees-JanH schreef op woensdag 28 januari 2026 @ 17:31:
Ja hij staat hier al een jaar of wat. De regeling staat op warmte nu, de ruimtetemperatuur volgens de display en in HA is 20, de gevraagde temperatuur is 22, hysterese lucht -0, plus 2.
Hieronder zie je dat de WP is gestart na de spanning eraf gehad te hebben, hij draait eerst op afgegeven vermogen ongeveer 6kW maar regelt toch omlaag naar 4kW terwijl de gevraagde temperatuur nog (lang) niet is bereikt. Wat is de gedachte van de software hierachter, maar belangrijker hoe krijg ik mijn woonkamer nu op 21 graden??[Afbeelding]
Edit : Kijk nu dan, ik heb niks veranderd![]()
[Afbeelding]
Ik begrijk dat de WP nu terug 12kW produceert en op weg is naar een gevraagde temperatuur?
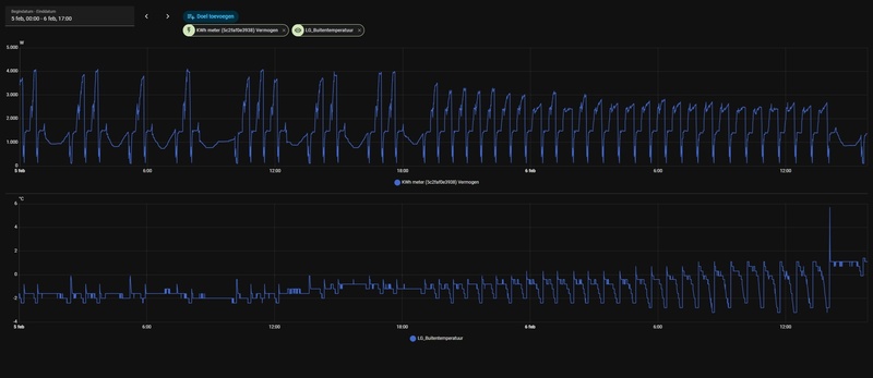
(en een misvorming van mij: 'Warmtepomp kWh vermogen' is natuurlijk niet in kWh -de 'echte' eenheid is gelukkig juist)
Jamaar wat is nu de water doeltemperatuur volgens modbus en/of stooklijn controleren.Cees-JanH schreef op woensdag 28 januari 2026 @ 17:31:
Ja hij staat hier al een jaar of wat. De regeling staat op warmte nu, de ruimtetemperatuur volgens de display en in HA is 20, de gevraagde temperatuur is 22, hysterese lucht -0, plus 2.
Hieronder zie je dat de WP is gestart na de spanning eraf gehad te hebben, hij draait eerst op afgegeven vermogen ongeveer 6kW maar regelt toch omlaag naar 4kW terwijl de gevraagde temperatuur nog (lang) niet is bereikt. Wat is de gedachte van de software hierachter, maar belangrijker hoe krijg ik mijn woonkamer nu op 21 graden??[Afbeelding]
Edit : Kijk nu dan, ik heb niks veranderd![]()
[Afbeelding]
Om te testen en je kamer op temperatuur te krijgen kun je regelen op enkel water, dan op warmte (niet AI) de watertemperatuur handmatig op 38 zetten ofzo
LG monobloc s 5kW U44, 3kWp zuid, Model 3 SR+
Ik heb er nu ook nog wat meegespeeld. Wat me opviel: ik begrensde de compressor op 40%, WP zou vermoedelijk 80% gevraagd hebben; maar buiten blies de ventilator alsof de WP 'hard' moest werken.teunos93 schreef op dinsdag 30 december 2025 @ 08:31:
Ik heb gisteren geexperimenteerd met de compressor toerental begrenzer (holding adres 23, dat werkt perfect! Te zien vanaf ~ 16:00 begrensd op 2100rpm.
Defrostst zijn nu ook automatisch ge-soft start.
Hier kan ik wel een pid regelaar omheen schrijven die de watertemp stuurt.[Afbeelding]
Zou de modulatie setting geen impact hebben op de ventilator?
Ik test binnenkort nog eens de vermogenbeperking. Ik las dat je de beperking eerst 'actief' moeten voordat deze werkt (via Coil 37).
Walter
Klopt, de compressor limitatie blokkeert silent mode lijkt het.walter_321 schreef op woensdag 28 januari 2026 @ 19:33:
[...]
Ik heb er nu ook nog wat meegespeeld. Wat me opviel: ik begrensde de compressor op 40%, WP zou vermoedelijk 80% gevraagd hebben; maar buiten blies de ventilator alsof de WP 'hard' moest werken.
Zou de modulatie setting geen impact hebben op de ventilator?
Ik test binnenkort nog eens de vermogenbeperking. Ik las dat je de beperking eerst 'actief' moeten voordat deze werkt (via Coil 37).
Walter
Ik had al een automation die silent mode schakelt op basis van de verdamper temperatuur om versneld dichtvriezen te voorkomen. Daar heb ik nu de compressor limit op 75% bij gezet omdat dat typisch voldoende is om in steady state bij de laagste temperatuur die ik tot nu toe heb gezien de woning warm te houden, en ook na een defrost het versnelde dichtvriezen te voorkomen.
Bij inschakelen van silent mode haal ik de toerentalbegrenzer eraf.
Voorheen schakelde ik trouwens silent mode op basis van buitentemp 4.5c maar toen er een paar koude en droge dagen waren met lage RH kwam ik erachter dat er dan alsnog vaak onnodig zonder silent mode gedraaid werd. Obv verdampertemp met in achtneming van het dauwpunt werkt voor mij nu perfect.
De vermogensbeperking krijg ik ook niet werkend, die wordt niet gehanteerd. Ook coil 37 veranderd hier niets aan.
[ Voor 11% gewijzigd door teunos93 op 28-01-2026 20:32 ]
[ Voor 6% gewijzigd door teunos93 op 28-01-2026 20:29 ]
In de laatste documentie van de handleiding staat dat het coil 7 is...vond ik net.teunos93 schreef op woensdag 28 januari 2026 @ 20:24:
[...]
Klopt, de compressor limitatie blokkeert silent mode lijkt het.
Ik had al een automation die silent mode schakelt op basis van de verdamper temperatuur om versneld dichtvriezen te voorkomen. Daar heb ik nu de compressor limit op 75% bij gezet omdat dat typisch voldoende is om in steady state bij de laagste temperatuur die ik tot nu toe heb gezien de woning warm te houden, en ook na een defrost het versnelde dichtvriezen te voorkomen.
Bij inschakelen van silent mode haal ik de toerentalbegrenzer eraf.
Voorheen schakelde ik trouwens silent mode op basis van buitentemp 4.5c maar toen er een paar koude en droge dagen waren met lage RH kwam ik erachter dat er dan alsnog vaak onnodig zonder silent mode gedraaid werd. Obv verdampertemp met in achtneming van het dauwpunt werkt voor mij nu perfect.
De vermogensbeperking krijg ik ook niet werkend, die wordt niet gehanteerd. Ook coil 37 veranderd hier niets aan.
Dat adres blijkt te bestaan.
Even getest en het blijkt gedeeltelijk te werken. Voorlopig kon ik op de 7kW R290 het vermogen enkel terugbrengen tot 400W...
Volgens stooklijn moet dat 34,74 zijn, door LG afgerond naar 34.SalexSun schreef op woensdag 28 januari 2026 @ 19:32:
[...]
Jamaar wat is nu de water doeltemperatuur volgens modbus en/of stooklijn controleren.
Om te testen en je kamer op temperatuur te krijgen kun je regelen op enkel water, dan op warmte (niet AI) de watertemperatuur handmatig op 38 zetten ofzo
Temperatuur is inmiddels naar 20,5 gestegen, begint weer aangenaam te worden
dus dit:teunos93 schreef op woensdag 28 januari 2026 @ 20:24:
[...]
...
De vermogensbeperking krijg ik ook niet werkend, die wordt niet gehanteerd. Ook coil 37 veranderd hier niets aan.
- name: "hp_Active_Power_Limitation" # Power Limitation on/off
unique_id: "hp_Active_Power_Limitation"
slave: !secret lg_heatpump_modbus_slave
address: 6
write_type: coil
command_on: 1
command_off: 0
verify:
input_type: coil
address: 6
state_on: 1
state_off: 0
/f/image/JAJep0DIStTwanuAAiaDu8jg.png?f=fotoalbum_large)
met
- name: "hp_Power_Limitation"
unique_id: "modbus.hp_Power_Limitation"
precision: 1
scale: 0.1
slave: !secret lg_heatpump_modbus_slave
scan_interval: 20
address: 24 # reg
input_type: holding
- id: "hp_automation_set_max_power_in_wp"
alias: "hp_automation_set_max_power_in_wp"
description: "set register holding 24"
triggers:
- trigger: state
entity_id:
- input_number.hp_max_power
condition: []
action:
- action: modbus.write_register
data_template:
hub: lg_heatpump
slave: !secret lg_heatpump_modbus_slave
address: 24
value: "{{ states('input_number.hp_max_power') |float *10 | int}}"
mode: single
input_number.hp_max_power maakte ik via de GUI aan.
Benieuwd hoe je dit doet, m.a.w. wat zijn de kengetallen, die je gebruikt. Doe je dit in HA?teunos93 schreef op woensdag 28 januari 2026 @ 20:24:
[...]
Obv verdampertemp met in achtneming van het dauwpunt werkt voor mij nu perfect.
Bedankt!
HM093MR.U44 (3.06.7a -> 3.06.9b) i.c.m. Cordivari 180l buffervat / WH27S.F5 / GW5000-DT / 14 x Suntech STP310S-20/Wfhb
Sorry, uit gemakzucht checkte ik de adressen niet, maar ik wist dat er een coil register is die eerst hoog moet worden gezet. Even gecheckt en idd coil 6 en holding 24.walter_321 schreef op woensdag 28 januari 2026 @ 22:09:
[...]
dus dit:
- name: "hp_Active_Power_Limitation" # Power Limitation on/off
unique_id: "hp_Active_Power_Limitation"
slave: !secret lg_heatpump_modbus_slave
address: 6
write_type: coil
command_on: 1
command_off: 0
verify:
input_type: coil
address: 6
state_on: 1
state_off: 0
[Afbeelding]
met
- name: "hp_Power_Limitation"
unique_id: "modbus.hp_Power_Limitation"
precision: 1
scale: 0.1
slave: !secret lg_heatpump_modbus_slave
scan_interval: 20
address: 24 # reg
input_type: holding
- id: "hp_automation_set_max_power_in_wp"
alias: "hp_automation_set_max_power_in_wp"
description: "set register holding 24"
triggers:
- trigger: state
entity_id:
- input_number.hp_max_power
condition: []
action:
- action: modbus.write_register
data_template:
hub: lg_heatpump
slave: !secret lg_heatpump_modbus_slave
address: 24
value: "{{ states('input_number.hp_max_power') |float *10 | int}}"
mode: single
input_number.hp_max_power maakte ik via de GUI aan.
Ik heb een vergelijkbare automation en ook 1 die de registerwaarde bij wijzigingen terugschrijft naar de input number slider.
Ik ging er wel vanuit dat het uithangsvermogen gelimiteerd werd, je noemt 400W, dus ingangsvermogen?
Gezien het volgens de info die ik lees het een 2x16 bit register is, lees ik het uit als een 32bit register. Blijkbaar leest de modbus integratie dan ook ineens het volgende register.
- name: "LG_36" #
scan_interval: 10
address: 36
data_type: uint32
slave: !secret lg_heatpump_modbus_slave
unit_of_measurement: W
input_type: input
=> Ik lees om de 10 seconden uit, maar ik krijg maar een nieuwe waarde per minuut. Ik snap niet zo goed wat ik nu juist lees... De info zegt dat het Wh is; het lijkt een 'minuut-gemiddelde' te zijn.
Als ik vergelijk met mijn homewizard meting is het best bizar. De grafieken zijn mooi gelijk. De uitgelezen waarde lijkt grofweg altijd 1,2 keer te groot te zijn als de compressor draait.
/f/image/Pnvr0y4mPFdp1M3EcuEF0Gdl.png?f=fotoalbum_large)
:strip_exif()/f/image/Ye9MMui8OMFzHQfimYPA8FMp.png?f=user_large)
het doel van de power limitation is iemand tijdens piekuren het vermogen van de WP kan beperken.teunos93 schreef op woensdag 28 januari 2026 @ 22:28:
[...]
Ik ging er wel vanuit dat het uithangsvermogen gelimiteerd werd, je noemt 400W, dus ingangsvermogen?
Ik begrijp het ingaande vermogen...
Maar voorlopig slaag ik er enkel in de WP op zijn laagste frequentie te laten draaien (ik zei 400W, maar eigenlijk is het gewoon 15Hz, de laagste snelheid)
Dit is alles wat ik gebruik. Frost margin is obv het dauwpunt obv de buienradar integratie van het dichtst bijzijnde weerstation, daarvan klopt in ieder geval de temperatuurdata redelijk.tebogo schreef op woensdag 28 januari 2026 @ 22:22:
[...]
Benieuwd hoe je dit doet, m.a.w. wat zijn de kengetallen, die je gebruikt. Doe je dit in HA?
Bedankt!
Verder moet je misschien de automations die im heb eruit halen.
De conditional notification is eenservice die op basis van een switch wel of niet een persistent notification stuurt, zodat ik makkelijk de automations kan debuggen zonder naar de traceringen te kijken.
En let vooral niet op de schizofrene mix van engels en nederlands.
1
2
3
4
5
6
7
8
9
10
11
12
13
14
15
16
17
18
19
20
21
22
23
24
25
26
27
28
29
30
31
32
33
34
35
36
37
38
39
40
41
42
43
44
45
46
47
48
49
50
51
52
53
54
55
56
57
58
59
60
61
62
63
64
65
66
67
68
69
70
71
72
73
74
75
76
77
78
79
80
81
82
83
84
85
86
87
88
89
90
91
92
93
94
95
96
97
98
99
100
101
102
103
104
105
106
107
108
109
110
111
112
113
114
115
116
117
118
119
120
121
122
123
124
125
126
127
128
129
130
131
132
133
134
135
136
137
138
139
140
141
142
143
144
145
146
147
148
149
150
151
152
153
154
155
156
157
158
159
160
161
162
163
164
165
166
167
168
169
170
171
172
173
174
175
176
177
178
179
180
| ### SILENT Mode obv toerental ###
#-------------------------------------------------------------------------------
- id: "hp_set_silent_mode_based_on_rpm"
alias: "[Heatpump] Silent Mode op basis van toerental"
description: "Zet Silent Mode uit/aan op basis van toerental."
mode: single
trigger:
- platform: template
value_template: >
{{ states('sensor.hp_compressor_rpm') | float(0) > 2700
and is_state('switch.hp_silent_mode', 'on')
and is_state('binary_sensor.hp_defrosting_status', 'off') }}
action:
- action: script.hp_conditional_notification
data:
title: "WP Silent Mode disable due compressor RPM."
message: "Wacht op vrijgave van andere automations."
- wait_template: >
{{ is_state('input_boolean.softstart_automatisering_post_defrost_actief','off')
and is_state('input_boolean.softstart_automatisering_actief','off') }}
timeout: "00:30:00"
continue_on_timeout: true
- choose:
- conditions:
- condition: template
value_template: "{{ wait.completed }}"
- condition: numeric_state
entity_id: sensor.hp_compressor_rpm
above: 2700
- condition: numeric_state
entity_id: sensor.hp_outside_temp
above: 4.0
- condition: state
entity_id: binary_sensor.hp_silent_mode_status
state: "on"
- condition: state
entity_id: binary_sensor.hp_defrosting_status
state: "off"
sequence:
- action: script.hp_conditional_notification
data:
title: "WP Silent Mode"
message: "Uitvoering: Vrijgave ontvangen. Zet Silent Mode UIT."
- action: switch.turn_off
target:
entity_id: switch.hp_silent_mode
- wait_for_trigger:
- platform: numeric_state
entity_id: sensor.hp_compressor_rpm
below: 2700
timeout: "00:15:00"
continue_on_timeout: true # Allow it to finish even if it times out
- action: switch.turn_on
target:
entity_id: switch.hp_silent_mode
- action: script.hp_conditional_notification
data:
title: "WP Silent Mode"
message: "Herstel: Silent Mode weer ingeschakeld."
default:
- action: script.hp_conditional_notification
data:
title: "WP Silent Mode"
message: >-
Stille modus uitschakelen obv toerental geannuleerd.
{% if not wait.completed %}
Reden: Timeout (30 min) wachtend op andere automations.
{% else %}
Reden: Toerental inmiddels al gezakt of defrost gestart.
{% endif %}
### SILENT Mode obv evap temp ###
#-------------------------------------------------------------------------------
- id: "hp_silent_mode_disable_evaporator_temp"
alias: "[Heatpump] - Evaporator Low Temp Silent Mode OFF"
description: "Schakel stille modus UIT als er ijsvorming dreigt (Margin < -0.3 EN verdamper < 0°C)"
trigger:
- platform: numeric_state
entity_id: sensor.hp_temp_frost_margin
below: -0.3
for:
minutes: 10
- platform: numeric_state
entity_id: sensor.hp_temp_vaporiser
below: 0.0
for:
minutes: 10
condition:
- condition: state
entity_id: switch.hp_silent_mode
state: 'on'
- condition: numeric_state
entity_id: sensor.hp_temp_vaporiser
below: 0.0
- condition: numeric_state
entity_id: sensor.hp_temp_frost_margin
below: -0.3
action:
- service: switch.turn_off
target:
entity_id: switch.hp_silent_mode
- service: input_number.set_value
target:
entity_id: input_number.hp_compressor_frequency_limit
data:
value: 75
- service: script.hp_conditional_notification
data:
title: "Silent mode UIT (Vorstgevaar)"
message: >
Silent mode UIT vanwege risico op ijsvorming.
Verdamper: {{ states('sensor.hp_temp_vaporiser') }}°C
Buiten: {{ states('sensor.hp_outside_temp') }}°C
Dauwpunt: {{ states('sensor.dew_point') }}°C
mode: single
#------------------------
- id: "hp_silent_mode_enable_evaporator_temp"
alias: "[Heatpump] - Evaporator Safe Temp Silent Mode ON"
description: Re-enable silent mode when evaporator temperature is safely above freezing.
trigger:
- platform: numeric_state
entity_id: sensor.hp_temp_vaporiser
above: 1.0
for:
minutes: 5
- platform: numeric_state
entity_id: sensor.hp_temp_frost_margin
above: 2.0
for:
minutes: 5
condition:
- condition: state
entity_id: switch.hp_silent_mode
state: 'off'
- condition: template
value_template: >
{% set last_changed = states.binary_sensor.hp_defrosting_status.last_changed %}
{{ (as_timestamp(now()) - as_timestamp(last_changed, as_timestamp(now()))) > 300 }}
- condition: state
entity_id: binary_sensor.hp_defrosting_status
state: 'off'
- condition: template
value_template: >
{{ is_state('input_boolean.softstart_automatisering_post_defrost_actief','off')
and is_state('input_boolean.softstart_automatisering_actief','off')
and is_state('input_boolean.orc_automatisering_actief','off') }}
action:
- service: switch.turn_on
target:
entity_id: switch.hp_silent_mode
- service: input_number.set_value
target:
entity_id: input_number.hp_compressor_frequency_limit
data:
value: 0
- service: script.hp_conditional_notification
data:
title: "Silent mode AAN (verdamper OK)"
message: >
Silent mode UIT, verdamper warm genoeg.
Verdamper: {{ states('sensor.hp_temp_vaporiser') }}°C
Buiten: {{ states('sensor.hp_outside_temp') }}°C
Dauwpunt: {{ states('sensor.dew_point') }}°C
mode: single |
Aja, dan werkt het bij mij inderdaad wel zoals bedoeld. Ik snap dan alleen niet waarom die waarde tussen 0 en 25kW ingesteld kan worden. Wie heeft er 25kW elektrisch….walter_321 schreef op woensdag 28 januari 2026 @ 22:36:
[...]
het doel van de power limitation is iemand tijdens piekuren het vermogen van de WP kan beperken.
Ik begrijp het ingaande vermogen...
Maar voorlopig slaag ik er enkel in de WP op zijn laagste frequentie te laten draaien (ik zei 400W, maar eigenlijk is het gewoon 15Hz, de laagste snelheid)
[Afbeelding]
Dank! Ik heb een R32, geen R290, dus volgens mij kan ik niet op basis van het toerental van de compressor schakelen, helaas.teunos93 schreef op donderdag 29 januari 2026 @ 08:08:
[...]
Dit is alles wat ik gebruik. Frost margin is obv het dauwpunt obv de buienradar integratie van het dichtst bijzijnde weerstation, daarvan klopt in ieder geval de temperatuurdata redelijk.
Verder moet je misschien de automations die im heb eruit halen.
De conditional notification is eenservice die op basis van een switch wel of niet een persistent notification stuurt, zodat ik makkelijk de automations kan debuggen zonder naar de traceringen te kijken.
En let vooral niet op de schizofrene mix van engels en nederlands.code:
1 2 3 4 5 6 7 8 9 10 11 12 13 14 15 16 17 18 19 20 21 22 23 24 25 26 27 28 29 30 31 32 33 34 35 36 37 38 39 40 41 42 43 44 45 46 47 48 49 50 51 52 53 54 55 56 57 58 59 60 61 62 63 64 65 66 67 68 69 70 71 72 73 74 75 76 77 78 79 80 81 82 83 84 85 86 87 88 89 90 91 92 93 94 95 96 97 98 99 100 101 102 103 104 105 106 107 108 109 110 111 112 113 114 115 116 117 118 119 120 121 122 123 124 125 126 127 128 129 130 131 132 133 134 135 136 137 138 139 140 141 142 143 144 145 146 147 148 149 150 151 152 153 154 155 156 157 158 159 160 161 162 163 164 165 166 167 168 169 170 171 172 173 174 175 176 177 178 179 180### SILENT Mode obv toerental ### #------------------------------------------------------------------------------- - id: "hp_set_silent_mode_based_on_rpm" alias: "[Heatpump] Silent Mode op basis van toerental" description: "Zet Silent Mode uit/aan op basis van toerental." mode: single trigger: - platform: template value_template: > {{ states('sensor.hp_compressor_rpm') | float(0) > 2700 and is_state('switch.hp_silent_mode', 'on') and is_state('binary_sensor.hp_defrosting_status', 'off') }} action: - action: script.hp_conditional_notification data: title: "WP Silent Mode disable due compressor RPM." message: "Wacht op vrijgave van andere automations." - wait_template: > {{ is_state('input_boolean.softstart_automatisering_post_defrost_actief','off') and is_state('input_boolean.softstart_automatisering_actief','off') }} timeout: "00:30:00" continue_on_timeout: true - choose: - conditions: - condition: template value_template: "{{ wait.completed }}" - condition: numeric_state entity_id: sensor.hp_compressor_rpm above: 2700 - condition: numeric_state entity_id: sensor.hp_outside_temp above: 4.0 - condition: state entity_id: binary_sensor.hp_silent_mode_status state: "on" - condition: state entity_id: binary_sensor.hp_defrosting_status state: "off" sequence: - action: script.hp_conditional_notification data: title: "WP Silent Mode" message: "Uitvoering: Vrijgave ontvangen. Zet Silent Mode UIT." - action: switch.turn_off target: entity_id: switch.hp_silent_mode - wait_for_trigger: - platform: numeric_state entity_id: sensor.hp_compressor_rpm below: 2700 timeout: "00:15:00" continue_on_timeout: true # Allow it to finish even if it times out - action: switch.turn_on target: entity_id: switch.hp_silent_mode - action: script.hp_conditional_notification data: title: "WP Silent Mode" message: "Herstel: Silent Mode weer ingeschakeld." default: - action: script.hp_conditional_notification data: title: "WP Silent Mode" message: >- Stille modus uitschakelen obv toerental geannuleerd. {% if not wait.completed %} Reden: Timeout (30 min) wachtend op andere automations. {% else %} Reden: Toerental inmiddels al gezakt of defrost gestart. {% endif %} ### SILENT Mode obv evap temp ### #------------------------------------------------------------------------------- - id: "hp_silent_mode_disable_evaporator_temp" alias: "[Heatpump] - Evaporator Low Temp Silent Mode OFF" description: "Schakel stille modus UIT als er ijsvorming dreigt (Margin < -0.3 EN verdamper < 0°C)" trigger: - platform: numeric_state entity_id: sensor.hp_temp_frost_margin below: -0.3 for: minutes: 10 - platform: numeric_state entity_id: sensor.hp_temp_vaporiser below: 0.0 for: minutes: 10 condition: - condition: state entity_id: switch.hp_silent_mode state: 'on' - condition: numeric_state entity_id: sensor.hp_temp_vaporiser below: 0.0 - condition: numeric_state entity_id: sensor.hp_temp_frost_margin below: -0.3 action: - service: switch.turn_off target: entity_id: switch.hp_silent_mode - service: input_number.set_value target: entity_id: input_number.hp_compressor_frequency_limit data: value: 75 - service: script.hp_conditional_notification data: title: "Silent mode UIT (Vorstgevaar)" message: > Silent mode UIT vanwege risico op ijsvorming. Verdamper: {{ states('sensor.hp_temp_vaporiser') }}°C Buiten: {{ states('sensor.hp_outside_temp') }}°C Dauwpunt: {{ states('sensor.dew_point') }}°C mode: single #------------------------ - id: "hp_silent_mode_enable_evaporator_temp" alias: "[Heatpump] - Evaporator Safe Temp Silent Mode ON" description: Re-enable silent mode when evaporator temperature is safely above freezing. trigger: - platform: numeric_state entity_id: sensor.hp_temp_vaporiser above: 1.0 for: minutes: 5 - platform: numeric_state entity_id: sensor.hp_temp_frost_margin above: 2.0 for: minutes: 5 condition: - condition: state entity_id: switch.hp_silent_mode state: 'off' - condition: template value_template: > {% set last_changed = states.binary_sensor.hp_defrosting_status.last_changed %} {{ (as_timestamp(now()) - as_timestamp(last_changed, as_timestamp(now()))) > 300 }} - condition: state entity_id: binary_sensor.hp_defrosting_status state: 'off' - condition: template value_template: > {{ is_state('input_boolean.softstart_automatisering_post_defrost_actief','off') and is_state('input_boolean.softstart_automatisering_actief','off') and is_state('input_boolean.orc_automatisering_actief','off') }} action: - service: switch.turn_on target: entity_id: switch.hp_silent_mode - service: input_number.set_value target: entity_id: input_number.hp_compressor_frequency_limit data: value: 0 - service: script.hp_conditional_notification data: title: "Silent mode AAN (verdamper OK)" message: > Silent mode UIT, verdamper warm genoeg. Verdamper: {{ states('sensor.hp_temp_vaporiser') }}°C Buiten: {{ states('sensor.hp_outside_temp') }}°C Dauwpunt: {{ states('sensor.dew_point') }}°C mode: single
Met de dauwpunt regeling ga ik aan de slag. Ik doe het nu op basis van de aanzuig-temperatuur. Ben benieuwd of op basis van dauwpunt nog beter gaat.
HM093MR.U44 (3.06.7a -> 3.06.9b) i.c.m. Cordivari 180l buffervat / WH27S.F5 / GW5000-DT / 14 x Suntech STP310S-20/Wfhb
o.b.v. toerental doe ik zodat tijdens een ORC hij hier niet op blijft hangen (de R290 bug), of tijdens een defrost gewoon zijn maximale toerental kan halen. De R32 heeft volgens mij ook gewoon de compressor RPM sensor toch?tebogo schreef op donderdag 29 januari 2026 @ 08:30:
[...]
Dank! Ik heb een R32, geen R290, dus volgens mij kan ik niet op basis van het toerental van de compressor schakelen, helaas.
Met de dauwpunt regeling ga ik aan de slag. Ik doe het nu op basis van de aanzuig-temperatuur. Ben benieuwd of op basis van dauwpunt nog beter gaat.
Voor als je deze code gebruikt in HA:teunos93 schreef op donderdag 29 januari 2026 @ 08:08:
[...]
Dit is alles wat ik gebruik. Frost margin is obv het dauwpunt obv de buienradar integratie van het dichtst bijzijnde weerstation, daarvan klopt in ieder geval de temperatuurdata redelijk.
Verder moet je misschien de automations die im heb eruit halen.
De conditional notification is eenservice die op basis van een switch wel of niet een persistent notification stuurt, zodat ik makkelijk de automations kan debuggen zonder naar de traceringen te kijken.
En let vooral niet op de schizofrene mix van engels en nederlands.
Je gebruikt oude code, service is action geworden.
Deze blijft (nog) werken, maar geadviseerd wordt de nieuwe termen te gebruiken.
As of Home Assistant 2024.8, the term "Services" (specifically service calls in YAML) is being renamed to "Actions" to improve user-friendliness, aligning with UI changes in automation/script editors. While "service:" is deprecated in favor of "action:", the change is backward-compatible, meaning existing automations will continue to function.
https://developers.home-a...24/07/16/service-actions/
Mijn simpele automatisering voor de stille mode, bij hoog compressor toerental tijdens verwarmen
1
2
3
4
5
6
7
8
9
10
11
12
13
14
15
16
17
18
19
20
21
22
23
24
25
26
27
28
29
30
31
32
33
34
35
36
37
38
39
40
41
42
43
44
45
46
47
48
| alias: LG Heating Silent mode description: "" triggers: - trigger: numeric_state entity_id: sensor.compressor value_template: "{{ states('sensor.compressor') |float(0) }}" above: 45 for: hours: 0 minutes: 0 seconds: 5 - trigger: numeric_state entity_id: sensor.compressor value_template: "{{ states('sensor.compressor') |float(0) }}" below: 45 for: hours: 0 minutes: 1 seconds: 0 conditions: - condition: state entity_id: sensor.bedrijfsmodus state: "2.0" actions: - choose: - conditions: - condition: numeric_state entity_id: sensor.compressor value_template: "{{ states('sensor.compressor') |float(0) }}" above: 45 sequence: - action: switch.turn_on metadata: {} data: {} target: entity_id: switch.stille_mode - conditions: - condition: numeric_state entity_id: sensor.compressor value_template: "{{ states('sensor.compressor') |float(0) }}" below: 45 sequence: - action: switch.turn_off metadata: {} data: {} target: entity_id: switch.stille_mode mode: single |
[ Voor 37% gewijzigd door PeteSplit op 29-01-2026 13:00 ]
LG (AWHP R32) / ESPhome (ESP32) / GoodWe 4K-DT (5kWp) / Homewizard (1 PiB 2kW) / Home Assistant (NUC)
Betreffende je automation, die is in ieder geval voor mij veel te simpel, bovendien doet die precies het tegenovergestelde van wat ik wil (silent mode uit bij hoog toerental, jij zet hem juist aan). Verder werkt dit zo perfect voor mij en heb in geen behoefte iets te wijzigen of te versimpelen.
Ik heb in het topic dat ik ooit ben gestart vanochtend ook een post geschreven over wlke automations ik gebruik en waarom, die wil ik aanvullen met HA data en een github link, dan kan iedereen die wil er zijn voordeel uit doen.
In dit mengelmoes topic is het vaak lastig bijhouden waarom bepaalde zaken gedeeld worden.
teunos93 in "Upgrade verwarmings-systeem, van CV naar ... ?"
Ik gebruik de stille mode om de warmtepomp in vermogen te limiteren, als de warmtepomp geen vermogen meer vraagt, zet ik de stille mode weer uit, om de ventilator weer maximaal te laten draaien (om de defrosts te verminderen bij een R32).teunos93 schreef op donderdag 29 januari 2026 @ 13:55:
Dank, dat had ik inderdaad nog niet gezien.
Betreffende je automation, die is in ieder geval voor mij veel te simpel, bovendien doet die precies het tegenovergestelde van wat ik wil (silent mode uit bij hoog toerental, jij zet hem juist aan). Verder werkt dit zo perfect voor mij en heb in geen behoefte iets te wijzigen of te versimpelen.
Ik heb in het topic dat ik ooit ben gestart vanochtend ook een post geschreven over welke automations ik gebruik en waarom, die wil ik aanvullen met HA data en een github link, dan kan iedereen die wil er zijn voordeel uit doen.
In dit mengelmoes topic is het vaak lastig bijhouden waarom bepaalde zaken gedeeld worden.
Mooi 'upgrade' overzicht , maar veel niet van toepassing op een R32.
Misschien een idee om een LG R290 topic te starten ?
[ Voor 6% gewijzigd door PeteSplit op 29-01-2026 17:28 ]
LG (AWHP R32) / ESPhome (ESP32) / GoodWe 4K-DT (5kWp) / Homewizard (1 PiB 2kW) / Home Assistant (NUC)
Als je met sensor.hp_compressor_rpm hetzelfde bedoelt als met deze sensor:teunos93 schreef op donderdag 29 januari 2026 @ 08:51:
[...]
o.b.v. toerental doe ik zodat tijdens een ORC hij hier niet op blijft hangen (de R290 bug), of tijdens een defrost gewoon zijn maximale toerental kan halen. De R32 heeft volgens mij ook gewoon de compressor RPM sensor toch?
1
2
3
4
5
6
7
8
9
10
11
12
13
14
| - platform: modbus_controller
modbus_controller_id: lg
name: "30025 INV1 Trace"
id: inv1_trace
address: 24
register_type: read
unit_of_measurement: "Hz"
value_type: U_WORD
accuracy_decimals: 0
filters:
- multiply: 1
state_class: "measurement"
device_class: frequency
skip_updates: 2 # 30s |
Ik zal er dan nog eens naar kijken, bedankt!
HM093MR.U44 (3.06.7a -> 3.06.9b) i.c.m. Cordivari 180l buffervat / WH27S.F5 / GW5000-DT / 14 x Suntech STP310S-20/Wfhb
Quote uit je link en met wat ik zie hier thuis, ik ben het met je eens.teunos93 schreef op donderdag 29 januari 2026 @ 15:44:
Zie hier, voor wie interesse heeft, een overzicht met alle automations die ik gebruik en argumentatie waarom, plus wat snips met HA data.
teunos93 in "Upgrade verwarmings-systeem, van CV naar ... ?"
We zouden daarom volgens mij een waarschuwing aan het begin van deze vraagstaart moeten zetten.
Zolang LG een hoop onzin in hun controler niet oplost, is de wp zelfs af te raden.
Ten eerste, als je niet home assistant draait en bereid bent een 2e hobby te starten, koop deze dan niet!
[ Voor 7% gewijzigd door walter_321 op 29-01-2026 19:24 ]
@teunos93 en @PeteSplit Dank voor jullie suggesties.PeteSplit schreef op donderdag 29 januari 2026 @ 17:14:
[...]
Ik gebruik de stille mode om de warmtepomp in vermogen te limiteren, als de warmtepomp geen vermogen meer vraagt, zet ik de stille mode weer uit, om de ventilator weer maximaal te laten draaien (om de defrosts te verminderen bij een R32).
Mooi 'upgrade' overzicht , maar veel niet van toepassing op een R32.
Misschien een idee om een LG R290 topic te starten ?
Ik heb alle 4 (3 van @teunos93, en 1 van @PeteSplit) opties, met wat hulp van AI
1
2
3
4
5
6
7
8
9
10
11
12
13
| select:
- platform: template
name: "Silent Mode Regeling Keuze"
id: silent_mode_logic_select
options:
- "Handmatig" # Silent Handmatig aan- of uitzetten
- "Suction Temp". # Silent AAN op basis van Aanzuigtemp.
- "Frost Margin (Dauwpunt)" # Silent AAN op basis van Dauwpunt
- "Compressor Hz (Comfort)" # Silent AAN bij hoge Hz
- "Hoge Belasting (Hz)" # Silent UIT bij hoge Hz
initial_option: "Suction Temp"
optimistic: true
restore_value: true |
1
2
3
4
5
6
7
8
9
10
11
12
13
14
15
16
17
18
19
20
21
22
23
24
25
26
27
28
29
30
31
32
33
34
35
36
37
38
39
40
41
42
43
44
45
46
47
48
49
50
51
52
| binary_sensor:
- platform: template
id: intelligent_silent_logic
filters:
- delayed_on: 10s
- delayed_off: 10s
lambda: |-
auto mode = id(silent_mode_logic_select)->current_option();
float current_hz = id(inv1_trace).state;
float outdoor_temp = id(air_temp).state;
bool is_defrosting = id(defrosting_mode).state;
if (mode == "Suction Temp") {
if (id(suction_temp).state > 1.5) return true;
if (id(suction_temp).state < 0.0) return false;
}
else if (mode == "Frost Margin (Dauwpunt)") {
if (id(frost_margin_sensor).state < -0.3 && id(suction_temp).state < 0.0) return false;
if (id(frost_margin_sensor).state > 2.0 && id(suction_temp).state > 1.0) return true;
}
else if (mode == "Compressor Hz (Comfort)") {
// Silent AAN bij hard werken (minder geluid voor de buren)
if (current_hz > 45.0) return true;
if (current_hz < 40.0) return false;
}
else if (mode == "Hoge Belasting (Hz)") {
// Silent UIT bij hard werken (meer rendement/lucht voor de WP)
// Alleen als het warmer is dan 4 graden en niet aan het ontdooien is
if (is_defrosting) return false;
if (current_hz > 45.0 && outdoor_temp > 4.0) {
return false; // Forceer Silent UIT
} else if (current_hz < 40.0) {
return true; // Terug naar Silent AAN
}
}
return id(sidu_awhp_silent).state;
on_press:
then:
- if:
condition:
lambda: 'return id(silent_mode_logic_select)->current_option() != "Handmatig";'
then:
- switch.turn_on: sidu_awhp_silent
on_release:
then:
- if:
condition:
lambda: 'return id(silent_mode_logic_select)->current_option() != "Handmatig";'
then:
- switch.turn_off: sidu_awhp_silent |
Voor wie wil, doe je voordeel ermee ;-)
HM093MR.U44 (3.06.7a -> 3.06.9b) i.c.m. Cordivari 180l buffervat / WH27S.F5 / GW5000-DT / 14 x Suntech STP310S-20/Wfhb
Netjes! Afhankelijk van wat je wilt bereiken zou ik wel een combi van de automations gebruiken. Zelf gebruik ik daarvoor de automation switch om snel aan/uit te kunnen schakelen als ik geen tijd heb iets aan te passen maar wel snel de automation wil kunnen uitschakelen.tebogo schreef op donderdag 29 januari 2026 @ 20:27:
[...]
@teunos93 en @PeteSplit Dank voor jullie suggesties.![]()
Ik alle 4 (3 van @teunos93, en 1 van @PeteSplit) opties, met wat hulp van AI, in een ESPHome.yaml opgenomen. Kan nu deze verschillende opties proberen
, en mooi naast elkaar leggen ter vergelijk.
code:
1 2 3 4 5 6 7 8 9 10 11 12 13select: - platform: template name: "Silent Mode Regeling Keuze" id: silent_mode_logic_select options: - "Handmatig" # Silent Handmatig aan- of uitzetten - "Suction Temp". # Silent AAN op basis van Aanzuigtemp. - "Frost Margin (Dauwpunt)" # Silent AAN op basis van Dauwpunt - "Compressor Hz (Comfort)" # Silent AAN bij hoge Hz - "Hoge Belasting (Hz)" # Silent UIT bij hoge Hz initial_option: "Suction Temp" optimistic: true restore_value: truecode:Dit natuurlijk in combinatie met modbus op een ESP32.
1 2 3 4 5 6 7 8 9 10 11 12 13 14 15 16 17 18 19 20 21 22 23 24 25 26 27 28 29 30 31 32 33 34 35 36 37 38 39 40 41 42 43 44 45 46 47 48 49 50 51 52binary_sensor: - platform: template id: intelligent_silent_logic filters: - delayed_on: 10s - delayed_off: 10s lambda: |- auto mode = id(silent_mode_logic_select)->current_option(); float current_hz = id(inv1_trace).state; float outdoor_temp = id(air_temp).state; bool is_defrosting = id(defrosting_mode).state; if (mode == "Suction Temp") { if (id(suction_temp).state > 1.5) return true; if (id(suction_temp).state < 0.0) return false; } else if (mode == "Frost Margin (Dauwpunt)") { if (id(frost_margin_sensor).state < -0.3 && id(suction_temp).state < 0.0) return false; if (id(frost_margin_sensor).state > 2.0 && id(suction_temp).state > 1.0) return true; } else if (mode == "Compressor Hz (Comfort)") { // Silent AAN bij hard werken (minder geluid voor de buren) if (current_hz > 45.0) return true; if (current_hz < 40.0) return false; } else if (mode == "Hoge Belasting (Hz)") { // Silent UIT bij hard werken (meer rendement/lucht voor de WP) // Alleen als het warmer is dan 4 graden en niet aan het ontdooien is if (is_defrosting) return false; if (current_hz > 45.0 && outdoor_temp > 4.0) { return false; // Forceer Silent UIT } else if (current_hz < 40.0) { return true; // Terug naar Silent AAN } } return id(sidu_awhp_silent).state; on_press: then: - if: condition: lambda: 'return id(silent_mode_logic_select)->current_option() != "Handmatig";' then: - switch.turn_on: sidu_awhp_silent on_release: then: - if: condition: lambda: 'return id(silent_mode_logic_select)->current_option() != "Handmatig";' then: - switch.turn_off: sidu_awhp_silent
Voor wie wil, doe je voordeel ermee ;-)
teunos93 schreef op donderdag 29 januari 2026 @ 13:55:
Dank, dat had ik inderdaad nog niet gezien.
Betreffende je automation, die is in ieder geval voor mij veel te simpel, bovendien doet die precies het tegenovergestelde van wat ik wil (silent mode uit bij hoog toerental, jij zet hem juist aan). Verder werkt dit zo perfect voor mij en heb in geen behoefte iets te wijzigen of te versimpelen.
Ik heb in het topic dat ik ooit ben gestart vanochtend ook een post geschreven over wlke automations ik gebruik en waarom, die wil ik aanvullen met HA data en een github link, dan kan iedereen die wil er zijn voordeel uit doen.
In dit mengelmoes topic is het vaak lastig bijhouden waarom bepaalde zaken gedeeld worden.
als ik het goed lees gebruik je ook geen buffervat met extra pomp
en stuur je op uitlaat(aanvoer) en niet op inlaat(retour) ivm traagheid anders (niet snel reageren op temperatuur dan moet je te lang wachten voordat de wp omhoog moduleerd)...denk ik dan!
En je hebt veel aandacht en werk gestoken in de juiste leidings diameters...en dat is belangrijk
“Veel mensen onderschatten dit, maar jij hebt het goed aangepakt — en daardoor werkt jouw systeem waarschijnlijk beter.”
hydraulische weerstand en leidingdiameters zijn cruciaal voor het goed functioneren van een warmtepomp, zeker bij systemen zonder buffervat en met directe regeling op het afgiftesysteem.
[ Voor 15% gewijzigd door kazemo op 30-01-2026 08:28 ]
Hallo tebogo zou je misschien jou hele esphome.yaml voor je warmtepomp kunnen delen.tebogo schreef op donderdag 29 januari 2026 @ 20:27:
[...]
@teunos93 en @PeteSplit Dank voor jullie suggesties.![]()
Ik alle 4 (3 van @teunos93, en 1 van @PeteSplit) opties, met wat hulp van AI, in een ESPHome.yaml opgenomen. Kan nu deze verschillende opties proberen
, en mooi naast elkaar leggen ter vergelijk.
code:
1 2 3 4 5 6 7 8 9 10 11 12 13select: - platform: template name: "Silent Mode Regeling Keuze" id: silent_mode_logic_select options: - "Handmatig" # Silent Handmatig aan- of uitzetten - "Suction Temp". # Silent AAN op basis van Aanzuigtemp. - "Frost Margin (Dauwpunt)" # Silent AAN op basis van Dauwpunt - "Compressor Hz (Comfort)" # Silent AAN bij hoge Hz - "Hoge Belasting (Hz)" # Silent UIT bij hoge Hz initial_option: "Suction Temp" optimistic: true restore_value: truecode:Dit natuurlijk in combinatie met modbus op een ESP32.
1 2 3 4 5 6 7 8 9 10 11 12 13 14 15 16 17 18 19 20 21 22 23 24 25 26 27 28 29 30 31 32 33 34 35 36 37 38 39 40 41 42 43 44 45 46 47 48 49 50 51 52binary_sensor: - platform: template id: intelligent_silent_logic filters: - delayed_on: 10s - delayed_off: 10s lambda: |- auto mode = id(silent_mode_logic_select)->current_option(); float current_hz = id(inv1_trace).state; float outdoor_temp = id(air_temp).state; bool is_defrosting = id(defrosting_mode).state; if (mode == "Suction Temp") { if (id(suction_temp).state > 1.5) return true; if (id(suction_temp).state < 0.0) return false; } else if (mode == "Frost Margin (Dauwpunt)") { if (id(frost_margin_sensor).state < -0.3 && id(suction_temp).state < 0.0) return false; if (id(frost_margin_sensor).state > 2.0 && id(suction_temp).state > 1.0) return true; } else if (mode == "Compressor Hz (Comfort)") { // Silent AAN bij hard werken (minder geluid voor de buren) if (current_hz > 45.0) return true; if (current_hz < 40.0) return false; } else if (mode == "Hoge Belasting (Hz)") { // Silent UIT bij hard werken (meer rendement/lucht voor de WP) // Alleen als het warmer is dan 4 graden en niet aan het ontdooien is if (is_defrosting) return false; if (current_hz > 45.0 && outdoor_temp > 4.0) { return false; // Forceer Silent UIT } else if (current_hz < 40.0) { return true; // Terug naar Silent AAN } } return id(sidu_awhp_silent).state; on_press: then: - if: condition: lambda: 'return id(silent_mode_logic_select)->current_option() != "Handmatig";' then: - switch.turn_on: sidu_awhp_silent on_release: then: - if: condition: lambda: 'return id(silent_mode_logic_select)->current_option() != "Handmatig";' then: - switch.turn_off: sidu_awhp_silent
Voor wie wil, doe je voordeel ermee ;-)
Als het uitlezen van de status fout gaat en er niets zinnig komt in de 'Control Method', schreef de code dat de Control method naar sturen op lucht gaat. De code keek naar waarde 0 of 1 en zette dan sturing op Inlaat of Uitlaat en voor alle andere waardes gaf de code sturen op lucht'. En dat werd dan ook naar de WP geschreven....
Resultaat deze ochtend dat de WP op lucht ging werken. Gezien de sturing in de relatief koele kelder staat, ging de WP naar vol vermogen.
Nu weet ik dat mijn 7 WP, R290, op vol vermogen -82Hz- bij -1°C buiten, 9,3kW kan leveren. En dat bij een COP van 4...
Wel verrassend dat de WP op dat moment de delta T naar 10K stuurde.
Zeker, hierbij. Let op, ben er nog niet zeker van dat de ingebouwde test (na 3 defrosts schakel over naar andere Silent regel methode) goed werkt. De zaken tussen de *************************. en *********************, kom meerdere keren voor, zijn de laatste toevoegingen op basis van info van @PeteSplit en @teunos93, de rest was al een langer lopend goed werkend script.RVerheijden schreef op vrijdag 30 januari 2026 @ 11:31:
[...]
Hallo tebogo zou je misschien jou hele esphome.yaml voor je warmtepomp kunnen delen.
Ik wil deze een paar dagen laten lopen zonder andere zaken aan te passen, om te kijken bij voortdurende defrost het beste werkt.
De naamgeving van de sensoren, zijn de namen die uit LGMV zijn overgenomen. Verder dus ideeën van @PeteSplit en @teunos93, en
1
2
3
4
5
6
7
8
9
10
11
12
13
14
15
16
17
18
19
20
21
22
23
24
25
26
27
28
29
30
31
32
33
34
35
36
37
38
39
40
41
42
43
44
45
46
47
48
49
50
51
52
53
54
55
56
57
58
59
60
61
62
63
64
65
66
67
68
69
70
71
72
73
74
75
76
77
78
79
80
81
82
83
84
85
86
87
88
89
90
91
92
93
94
95
96
97
98
99
100
101
102
103
104
105
106
107
108
109
110
111
112
113
114
115
116
117
118
119
120
121
122
123
124
125
126
127
128
129
130
131
132
133
134
135
136
137
138
139
140
141
142
143
144
145
146
147
148
149
150
151
152
153
154
155
156
157
158
159
160
161
162
163
164
165
166
167
168
169
170
171
172
173
174
175
176
177
178
179
180
181
182
183
184
185
186
187
188
189
190
191
192
193
194
195
196
197
198
199
200
201
202
203
204
205
206
207
208
209
210
211
212
213
214
215
216
217
218
219
220
221
222
223
224
225
226
227
228
229
230
231
232
233
234
235
236
237
238
239
240
241
242
243
244
245
246
247
248
249
250
251
252
253
254
255
256
257
258
259
260
261
262
263
264
265
266
267
268
269
270
271
272
273
274
275
276
277
278
279
280
281
282
283
284
285
286
287
288
289
290
291
292
293
294
295
296
297
298
299
300
301
302
303
304
305
306
307
308
309
310
311
312
313
314
315
316
317
318
319
320
321
322
323
324
325
326
327
328
329
330
331
332
333
334
335
336
337
338
339
340
341
342
343
344
345
346
347
348
349
350
351
352
353
354
355
356
357
358
359
360
361
362
363
364
365
366
367
368
369
370
371
372
373
374
375
376
377
378
379
380
381
382
383
384
385
386
387
388
389
390
391
392
393
394
395
396
397
398
399
400
401
402
403
404
405
406
407
408
409
410
411
412
413
414
415
416
417
418
419
420
421
422
423
424
425
426
427
428
429
430
431
432
433
434
435
436
437
438
439
440
441
442
443
444
445
446
447
448
449
450
451
452
453
454
455
456
457
458
459
460
461
462
463
464
465
466
467
468
469
470
471
472
473
474
475
476
477
478
479
480
481
482
483
484
485
486
487
488
489
490
491
492
493
494
495
496
497
498
499
500
501
502
503
504
505
506
507
508
509
510
511
512
513
514
515
516
517
518
519
520
521
522
523
524
525
526
527
528
529
530
531
532
533
534
535
536
537
538
539
540
541
542
543
544
545
546
547
548
549
550
551
552
553
554
555
556
557
558
559
560
561
562
563
564
565
566
567
568
569
570
571
572
573
574
575
576
577
578
579
580
581
582
583
584
585
586
587
588
589
590
591
592
593
594
595
596
597
598
599
600
601
602
603
604
605
606
607
608
609
610
611
612
613
614
615
616
617
618
619
620
621
622
623
624
625
626
627
628
629
630
631
632
633
634
635
636
637
638
639
640
641
642
643
644
645
646
647
648
649
650
651
652
653
654
655
656
657
658
659
660
661
662
663
664
665
666
667
668
669
670
671
672
673
674
675
676
677
678
679
680
681
682
683
684
685
686
687
688
| # =========================
### Esphome code to ctrl a LG heatpump
### esp-wp-control
### version V3.0 toegvoegd: - mac_address: **:**:**:**:**:** # ALPHA 25-60 180
### 29 januari 2026 aangepast
# =========================
substitutions:
device_name: esp-wp-control
friendly_name: "esp-wp-control"
comment: LG warmtepomp
esphome:
name: ${device_name}
friendly_name: ${friendly_name}
comment: ${comment}
esp32:
board: esp32-s3-devkitc-1
variant: esp32s3
framework:
type: esp-idf
logger:
baud_rate: 0
level: INFO
logs:
modbus_controller.sensor: WARN
modbus_controller.output: WARN
modbus.number: WARN
modbus.select: WARN
modbus.sensor: WARN
esp32.preferences: WARN
sensor: WARN
text_sensor: WARN
number: WARN
esp32_ble_tracker: WARN
esp32_ble_client: WARN
alpha3: WARN
api:
reboot_timeout: 0s
ota:
- platform: esphome
on_begin:
then:
- switch.turn_off: ble_client_switch
- logger.log: "BLE connection suspended for OTA update"
on_end:
then:
- switch.turn_on: ble_client_switch
- logger.log: "BLE connection started after OTA update"
wifi:
ssid: !secret wifi_ssid
password: !secret wifi_password
min_auth_mode: WPA2
fast_connect: on
reboot_timeout: 0s
ap:
ssid: "Esp-WP Fallback Hotspot"
password: !secret wifi_hotspot_password
ap_timeout: 5min
captive_portal:
web_server:
port: 80
auth:
username: !secret username
password: !secret username_password
esp32_ble_tracker:
ble_client:
- mac_address: **:**:**:**:**:**
id: Circulation_pump
auto_connect: true
uart:
id: mod_bus
tx_pin: 16
rx_pin: 12
baud_rate: 9600
parity: NONE
stop_bits: 1
modbus:
id: modbus_lg
send_wait_time: 1000ms
modbus_controller:
- id: lg
address: 0x1
modbus_id: modbus_lg
setup_priority: -10
update_interval: 10s
button:
- platform: restart
id: restart_button
name: " Herstart WP control module"
######################################
### op basis van https://gathering.tweakers.net/forum/list_message/84523852#84523852 toegevoegd
### Compressor mode op basis van https://gathering.tweakers.net/forum/list_message/84523968?newPost=1#84523968
- platform: template
name: "Test: Simuleer Defrost & Switch"
id: test_logic_button
on_press:
- lambda: |-
// Kopie van de logica om te testen
id(defrost_count) += 1;
id(defrost_counter_sensor).publish_state(id(defrost_count));
ESP_LOGI("test_logic", "TEST KNOP: Teller opgehoogd naar: %d", id(defrost_count));
if (id(defrost_count) >= 3) {
id(defrost_count) = 0;
id(defrost_counter_sensor).publish_state(0);
auto current_mode = id(silent_mode_logic_select)->current_option();
std::string next_mode = "Suction Temp"; // Default fallback
if (current_mode == "Suction Temp") {
next_mode = "Frost Margin (Dauwpunt)";
} else if (current_mode == "Frost Margin (Dauwpunt)") {
next_mode = "Compressor Hz (Comfort)";
} else if (current_mode == "Compressor Hz (Comfort)") {
next_mode = "Hoge Belasting (Hz)";
} else if (current_mode == "Hoge Belasting (Hz)") {
next_mode = "Suction Temp";
}
id(silent_mode_logic_select).publish_state(next_mode);
ESP_LOGI("test_logic", "TEST KNOP: 3 bereikt! Schakelen naar: %s", next_mode.c_str());
}
######################################
######################################
### op basis van https://gathering.tweakers.net/forum/list_message/84523852#84523852 toegevoegd
### Compressor mode op basis van https://gathering.tweakers.net/forum/list_message/84523968?newPost=1#84523968
# =========================
# GLOBALS (Voor het onthouden van de teller)
# =========================
globals:
- id: defrost_count
type: int
restore_value: yes # <--- AANGEPAST: Onthouden bij herstart!
initial_value: '0'
######################################
# =========================
# SWITCHES (coils)
# =========================
switch:
- platform: modbus_controller
modbus_controller_id: lg
id: _00001
register_type: coil
address: 00
device_class: switch
name: "00001 Enable ⁄ Disable (Heating ⁄ Cooling)"
- platform: modbus_controller
modbus_controller_id: lg
id: sidu_awhp_silent
register_type: coil
address: 02
device_class: switch
name: "00003 Silent Mode Set"
- platform: ble_client
ble_client_id: Circulation_pump
id: ble_client_switch
name: "Enable Bluetooth Connection"
icon: mdi:bluetooth
restore_mode: RESTORE_DEFAULT_ON
# =========================
# BINARY SENSORS (discrete inputs)
# =========================
binary_sensor:
- platform: modbus_controller
modbus_controller_id: lg
name: "10001 Water flow status"
id: sidu_awhp_flow_switch
register_type: discrete_input
device_class: running
address: 00
skip_updates: 5 # 60s
- platform: modbus_controller
modbus_controller_id: lg
name: "10002 Main Pump"
id: sidu_awhp_main_pump
register_type: discrete_input
device_class: running
address: 01
- platform: modbus_controller
modbus_controller_id: lg
name: "10004 Compressor status"
id: compressor_running
register_type: discrete_input
device_class: running
address: 03
# - platform: modbus_controller
# modbus_controller_id: lg
# name: "10005 Defrosting"
# id: defrosting_mode
# register_type: discrete_input
# device_class: running
# address: 04
######################################
### op basis van https://gathering.tweakers.net/forum/list_message/84523852#84523852 toegevoegd
### Compressor mode op basis van https://gathering.tweakers.net/forum/list_message/84523968?newPost=1#84523968
# DE TELLER LOGICA: Kijk naar de defrost status
- platform: modbus_controller
modbus_controller_id: lg
name: "10005 Defrosting"
id: defrosting_mode
register_type: discrete_input
address: 04
on_press:
then:
- lambda: |-
// Alleen tellen als we NIET in handmatig staan
if (id(silent_mode_logic_select)->current_option() != "Handmatig") {
id(defrost_count) += 1;
id(defrost_counter_sensor).publish_state(id(defrost_count));
ESP_LOGI("test_logic", "Defrost gedetecteerd! Teller op: %d", id(defrost_count));
if (id(defrost_count) >= 3) {
id(defrost_count) = 0;
id(defrost_counter_sensor).publish_state(0);
auto current_mode = id(silent_mode_logic_select)->current_option();
std::string next_mode = "Suction Temp"; // Default
if (current_mode == "Suction Temp") {
next_mode = "Frost Margin (Dauwpunt)";
} else if (current_mode == "Frost Margin (Dauwpunt)") {
next_mode = "Compressor Hz (Comfort)";
} else if (current_mode == "Compressor Hz (Comfort)") {
next_mode = "Hoge Belasting (Hz)";
} else if (current_mode == "Hoge Belasting (Hz)") {
next_mode = "Suction Temp";
}
id(silent_mode_logic_select).publish_state(next_mode);
ESP_LOGI("test_logic", "3 Defrosts bereikt. Schakelen naar %s", next_mode.c_str());
}
}
# De intelligente logica (zoals eerder besproken, maar nu in de lijst)
- platform: template
id: intelligent_silent_logic
filters:
- delayed_on: 10s
- delayed_off: 10s
lambda: |-
auto mode = id(silent_mode_logic_select)->current_option();
float current_hz = id(inv1_trace).state;
float outdoor_temp = id(air_temp).state;
bool is_defrosting = id(defrosting_mode).state;
if (mode == "Suction Temp") {
if (id(suction_temp).state > 1.5) return true;
if (id(suction_temp).state < 0.0) return false;
}
else if (mode == "Frost Margin (Dauwpunt)") {
if (id(frost_margin_sensor).state < -0.3 && id(suction_temp).state < 0.0) return false;
if (id(frost_margin_sensor).state > 2.0 && id(suction_temp).state > 1.0) return true;
}
else if (mode == "Compressor Hz (Comfort)") {
if (current_hz > 45.0) return true;
if (current_hz < 40.0) return false;
}
else if (mode == "Hoge Belasting (Hz)") {
if (is_defrosting) return false;
if (current_hz > 45.0 && outdoor_temp > 4.0) return false;
else if (current_hz < 40.0) return true;
}
return id(sidu_awhp_silent).state;
on_press:
then:
- if:
condition:
lambda: 'return id(silent_mode_logic_select)->current_option() != "Handmatig";'
then:
- switch.turn_on: sidu_awhp_silent
on_release:
then:
- if:
condition:
lambda: 'return id(silent_mode_logic_select)->current_option() != "Handmatig";'
then:
- switch.turn_off: sidu_awhp_silent
######################################
- platform: modbus_controller
modbus_controller_id: lg
name: "10008 Silent mode status"
id: Cooling_Fan
register_type: discrete_input
device_class: running
address: 07
- platform: modbus_controller
modbus_controller_id: lg
name: "10014 Error status"
id: Error_status
register_type: discrete_input
device_class: problem
address: 13
skip_updates: 5 # 60s
# =========================
# SENSORS (input registers)
# =========================
sensor:
######################################
### op basis van https://gathering.tweakers.net/forum/list_message/84523852#84523852 toegevoegd
### Compressor mode op basis van https://gathering.tweakers.net/forum/list_message/84523968?newPost=1#84523968
# Dauwpunt ontvangen van Home Assistant (Buienradar)
- platform: homeassistant
id: ha_dew_point
entity_id: sensor.dew_point # Zorg dat dit de exacte naam in HA is
on_value:
then:
- component.update: frost_margin_sensor
# De berekende Frost Margin (Verdamper - Dauwpunt)
- platform: template
name: "HP Frost Margin"
id: frost_margin_sensor
unit_of_measurement: "°C"
accuracy_decimals: 1
lambda: |-
return id(suction_temp).state - id(ha_dew_point).state;
# SENSORS (Extra sensor om de teller te zien in HA)
- platform: template
name: "Defrost Counter voor Test"
id: defrost_counter_sensor
accuracy_decimals: 0
unit_of_measurement: "x"
lambda: |-
return id(defrost_count);
######################################
- platform: modbus_controller
modbus_controller_id: lg
name: "30001 Error Code"
id: sidu_awhp_error_number
register_type: read
address: 00
value_type: U_WORD
accuracy_decimals: 0
skip_updates: 5 # 60s
- platform: modbus_controller
modbus_controller_id: lg
name: "30002 ODU operation Cycle"
id: sidu_awhp_indoor_operation_info
register_type: read
address: 01
value_type: U_WORD
accuracy_decimals: 0
skip_updates: 5 # 60s
- platform: modbus_controller
modbus_controller_id: lg
name: "30003 Water inlet Temp."
id: sidu_awhp_water_in_temp
address: 02
register_type: read
value_type: S_WORD
unit_of_measurement: "°C"
accuracy_decimals: 1
filters:
- multiply: 0.1
state_class: "measurement"
device_class: "temperature"
- platform: modbus_controller
modbus_controller_id: lg
name: "30004 Water outlet Temp."
id: sidu_awhp_water_out_temp
address: 03
register_type: read
value_type: S_WORD
unit_of_measurement: "°C"
accuracy_decimals: 1
filters:
- multiply: 0.1
state_class: "measurement"
device_class: "temperature"
- platform: modbus_controller
modbus_controller_id: lg
name: "30008 Room air temp. (Circuit 1)"
id: sidu_awhp_room_temp1
address: 07
register_type: read
value_type: S_WORD
unit_of_measurement: "°C"
accuracy_decimals: 1
filters:
- multiply: 0.1
state_class: "measurement"
device_class: "temperature"
skip_updates: 2 # 30s
- platform: modbus_controller
modbus_controller_id: lg
name: "30009 Current Flow Rate"
id: sidu_awhp_flow_sensor
register_type: read
address: 08
unit_of_measurement: "l/m"
value_type: U_WORD
accuracy_decimals: 1
filters:
- multiply: 0.1
state_class: "measurement"
device_class: volume_flow_rate
lambda: |-
if (id(sidu_awhp_main_pump).state) return x;
else return 0.0;
- platform: modbus_controller
modbus_controller_id: lg
name: "30013 Outdoor Air Temp."
id: air_temp
address: 12
register_type: read
value_type: S_WORD
unit_of_measurement: "°C"
accuracy_decimals: 1
filters:
- multiply: 0.1
state_class: "measurement"
device_class: "temperature"
skip_updates: 2 # 30s
- platform: modbus_controller
modbus_controller_id: lg
name: "30017 Pipe in Temp."
id: inner_heat_exchanger_in_temp
address: 16
register_type: read
value_type: S_WORD
unit_of_measurement: "°C"
accuracy_decimals: 1
filters:
- multiply: 0.1
state_class: "measurement"
device_class: "temperature"
skip_updates: 2 # 30s
- platform: modbus_controller
modbus_controller_id: lg
name: "30019 Suction Temp."
id: suction_temp
address: 18
register_type: read
value_type: S_WORD
unit_of_measurement: "°C"
accuracy_decimals: 1
filters:
- multiply: 0.1
state_class: "measurement"
device_class: "temperature"
skip_updates: 2 # 30s
- platform: modbus_controller
modbus_controller_id: lg
name: "30020 INV1 dis.Temp."
id: inv1_discharge_temp
address: 19
register_type: read
value_type: S_WORD
unit_of_measurement: "°C"
accuracy_decimals: 1
filters:
- multiply: 0.1
state_class: "measurement"
device_class: "temperature"
skip_updates: 2 # 30s
- platform: modbus_controller
modbus_controller_id: lg
name: "30021 HEX Temp."
id: heat_exchanger_temp
address: 20
register_type: read
value_type: S_WORD
unit_of_measurement: "°C"
accuracy_decimals: 1
filters:
- multiply: 0.1
state_class: "measurement"
device_class: "temperature"
skip_updates: 2 # 30s
- platform: modbus_controller
modbus_controller_id: lg
name: "30023 HighPress Trace"
id: highpress_trace
address: 22
register_type: read
value_type: U_WORD
accuracy_decimals: 0
filters:
- multiply: 1
state_class: "measurement"
device_class: pressure
unit_of_measurement: "mBar"
skip_updates: 2 # 30s
- platform: modbus_controller
modbus_controller_id: lg
name: "30024 LowPress Trace"
id: lowpress_trace
address: 23
register_type: read
value_type: U_WORD
accuracy_decimals: 0
filters:
- multiply: 1
state_class: "measurement"
device_class: pressure
unit_of_measurement: "mBar"
skip_updates: 2 # 30s
- platform: modbus_controller
modbus_controller_id: lg
name: "30025 INV1 Trace"
id: inv1_trace
address: 24
register_type: read
unit_of_measurement: "Hz"
value_type: U_WORD
accuracy_decimals: 0
filters:
- multiply: 1
state_class: "measurement"
device_class: frequency
skip_updates: 2 # 30s
- platform: template
name: "Delta T"
id: wp_delta_t
unit_of_measurement: "°C"
accuracy_decimals: 1
state_class: "measurement"
device_class: "temperature_delta"
icon: mdi:delta
update_interval: 10s
lambda: |-
if (!id(compressor_running).state) {
return 0.0;
}
return id(sidu_awhp_water_out_temp).state - id(sidu_awhp_water_in_temp).state;
- platform: alpha3
ble_client_id: Circulation_pump
update_interval: 30s
flow:
name: "Circulation pump Flow"
state_class: "measurement"
device_class: volume_flow_rate
unit_of_measurement: "l/m"
accuracy_decimals: 1
filters:
- multiply: 16.66667
head:
name: "Circulation pump Head"
state_class: "measurement"
device_class: distance
unit_of_measurement: "m"
accuracy_decimals: 1
speed:
name: "Circulation pump Speed"
state_class: "measurement"
device_class: speed
unit_of_measurement: "rpm"
accuracy_decimals: 1
power:
name: "Circulation pump Power"
state_class: "measurement"
device_class: power
unit_of_measurement: "W"
accuracy_decimals: 1
# =========================
# SELECTS (Holding registers)
# =========================
select:
######################################
### op basis van https://gathering.tweakers.net/forum/list_message/84523852#84523852 toegevoegd
### Compressor mode op basis van https://gathering.tweakers.net/forum/list_message/84523968?newPost=1#84523968
- platform: template
name: "Silent Mode Regeling Keuze"
id: silent_mode_logic_select
options:
- "Handmatig"
- "Suction Temp"
- "Frost Margin (Dauwpunt)"
- "Compressor Hz (Comfort)" # De vorige: Silent AAN bij hoge Hz
- "Hoge Belasting (Hz)" # De nieuwe: Silent UIT bij hoge Hz
initial_option: "Suction Temp"
optimistic: true
restore_value: true
######################################
- platform: modbus_controller
modbus_controller_id: lg
name: "40001 Operation Mode"
id: _40001
address: 00
value_type: U_WORD
optionsmap:
"Heat": 4
"Auto": 3
entity_category: config
icon: "mdi:toggle-switch"
- platform: modbus_controller
modbus_controller_id: lg
name: "40002 Control method (Circuit 1 ⁄ 2)"
id: _40002
address: 01
value_type: U_WORD
optionsmap:
"Outlet": 0
"Inlet": 1
entity_category: config
icon: "mdi:toggle-switch"
# =========================
# NUMBERS (Holding Registers)
# =========================
number:
- platform: modbus_controller
modbus_controller_id: lg
name: "40003 Target temp (Heating ⁄ Cooling) Circuit 1"
id: sidu_awhp_air_out_temp_targetting
address: 02
value_type: U_WORD
unit_of_measurement: "°C"
min_value: 20
max_value: 50
step: 1
multiply: 10
device_class: "temperature"
entity_category: config
use_write_multiple: true
- platform: modbus_controller
modbus_controller_id: lg
name: "40005 Shift value(Target) in auto mode Circuit 1"
id: _40005
address: 04
value_type: U_WORD
unit_of_measurement: "°C"
min_value: -5
max_value: 5
step: 1
device_class: "temperature"
entity_category: config
use_write_multiple: true
text_sensor:
- platform: version
name: "${device_name} ESPHome Version"
hide_timestamp: true |
HM093MR.U44 (3.06.7a -> 3.06.9b) i.c.m. Cordivari 180l buffervat / WH27S.F5 / GW5000-DT / 14 x Suntech STP310S-20/Wfhb
Het is al even geleden omdat ik het eea wilde monitoren, maar ik heb dus geen schema. Dus het is mij nog onbekend waarom de warmtepomp soms automatisch op silent mode gaat. Het is gelukkig niet het einde van de wereld, warmtepomp draait verder gewoon normaal door.PeteSplit schreef op zaterdag 10 januari 2026 @ 13:22:
[...]
Gebruik je een schema/rooster via de RMC scherm van de warmtepomp ?
Ik had dit vaak, omdat ik het rooster niet helemaal rond (24 uur) geprogrammeerd had, om middernacht veranderde dan de stille mode weer. Ik had de Stille mode daarna geprogrammeerd van 0:00 tot 23:59
Dankzij de vele waardevolle bijdrages op dit forum heb ik een jaar geleden succesvol zelf mijn warmtepomp geïnstalleerd. De verwarming werkt naar volle tevredenheid (beperkt op 16A op een eigen groep), maar ik loop nu tegen een hardnekkig probleem aan met het Sanitair Warm Water (SWW).
Even over mij: Ik ben een 46-jarige Tweaker met een achtergrond in de software. Logica en configuratie zijn me dus niet vreemd, maar deze specifieke hardware-puzzel krijg ik niet gekraakt.
Het probleem: De warmtepomp verwarmt het water keurig naar de doeltemperatuur, maar het heropwarmen (de 'reheat') start veel te laat.
- Instelling: 50°C met een Delta T van 3°C.
- Verwachting: De pomp slaat aan bij 47°C.
- Realiteit: Het systeem blijft stand-by tot de temperatuur onderin het vat de kritieke onderwaarde van circa 20°C bereikt. Pas dan schiet hij wakker.
Het lijkt erop dat de ingestelde Delta T volledig wordt genegeerd en het systeem pas als 'noodgreep' aanslaat op de ingestelde ondergrens / minimum temperatuur.
Wat ik al heb geprobeerd/gecontroleerd:
- Verschillende Delta T instellingen getest (geen effect).
- De handleiding doorgespit op zoek naar specifieke menu-parameters of dipswitches die de SWW-reheat beïnvloeden.
- De sensorwaardes gecontroleerd; deze geven de temperatuur correct door.
Gezien mijn software-achtergrond heb ik alle logische paden bewandeld, maar ik vermoed dat ik een specifieke hardware-instelling of een obscure dipswitch over het hoofd zie. Wie is de reddende engel die mij de juiste richting op kan sturen?
Alvast bedankt voor het meedenken!
Met de kleine delta T instelling verwacht ik dat dit gebeurt zeer hoog in het vat.
Er is misschien een tijdelijke oplossing de sensor helemaal onderaan in het vat te stoppen. Dan is 20°C wel een goed moment om terug te beginnen verwarmen. Een goed SWW-vat heeft nog best wat warm water als het onderaan koud wordt.
Maar dat vertelt natuurlijk niet waarom je WP niet sneller wakker wordt om SWW te maken.
Nog 1 ding dat ik niet begrijp; je stelt dat het systeem standby blijft; ik vermoed dat je bedoelt dat de warmtepomp enkel zorgt voor de verwarming? En niet echt in standby gaat.
Ik heb zelf geen SWW op de warmtepomp. Is er geen instelling voor de voorrangsregels? SWW zou voorrang moeten hebben op verwarmen. Vind je die instelling? -geen idee of de LG dat heeft; dat komt in veel verwarmingscontrolers terug.
Zeker! zoiets zal het wel zijn want de hysterese voor warm water kan niet hoger dan 4 graden. Ik zou liever hebben dat ik die ruimer zou kunnen zetten. In vind zelf dat ik te veel SWW runs hebwalter_321 schreef op zaterdag 31 januari 2026 @ 10:27:
Waar meet je de temperatuur van het water?
Met de kleine delta T instelling verwacht ik dat dit gebeurt zeer hoog in het vat.
Er is misschien een tijdelijke oplossing de sensor helemaal onderaan in het vat te stoppen. Dan is 20°C wel een goed moment om terug te beginnen verwarmen. Een goed SWW-vat heeft nog best wat warm water als het onderaan koud wordt.
Maar dat vertelt natuurlijk niet waarom je WP niet sneller wakker wordt om SWW te maken.
Nog 1 ding dat ik niet begrijp; je stelt dat het systeem standby blijft; ik vermoed dat je bedoelt dat de warmtepomp enkel zorgt voor de verwarming? En niet echt in standby gaat.
Ik heb zelf geen SWW op de warmtepomp. Is er geen instelling voor de voorrangsregels? SWW zou voorrang moeten hebben op verwarmen. Vind je die instelling? -geen idee of de LG dat heeft; dat komt in veel verwarmingscontrolers terug.
[ Voor 3% gewijzigd door jschel op 31-01-2026 11:08 ]
LG HM123MR | Goodwe GW8K-DT | Homeassistant | ESPhome | Gasloos
Ook de tank settings 1 even goed controleren die zijn een beetje tricky. De uitleg is een beetje raar. zeker in het nederlands daarom lees ik liever de engelse handleiding.Mark Ta schreef op zaterdag 31 januari 2026 @ 10:07:
Beste mede-Tweakers,
Dankzij de vele waardevolle bijdrages op dit forum heb ik een jaar geleden succesvol zelf mijn warmtepomp geïnstalleerd. De verwarming werkt naar volle tevredenheid (beperkt op 16A op een eigen groep), maar ik loop nu tegen een hardnekkig probleem aan met het Sanitair Warm Water (SWW).
Even over mij: Ik ben een 46-jarige Tweaker met een achtergrond in de software. Logica en configuratie zijn me dus niet vreemd, maar deze specifieke hardware-puzzel krijg ik niet gekraakt.
Het probleem: De warmtepomp verwarmt het water keurig naar de doeltemperatuur, maar het heropwarmen (de 'reheat') start veel te laat.
- Instelling: 50°C met een Delta T van 3°C.
- Verwachting: De pomp slaat aan bij 47°C.
- Realiteit: Het systeem blijft stand-by tot de temperatuur onderin het vat de kritieke onderwaarde van circa 20°C bereikt. Pas dan schiet hij wakker.
Het lijkt erop dat de ingestelde Delta T volledig wordt genegeerd en het systeem pas als 'noodgreep' aanslaat op de ingestelde ondergrens / minimum temperatuur.
Wat ik al heb geprobeerd/gecontroleerd:
- Verschillende Delta T instellingen getest (geen effect).
- De handleiding doorgespit op zoek naar specifieke menu-parameters of dipswitches die de SWW-reheat beïnvloeden.
- De sensorwaardes gecontroleerd; deze geven de temperatuur correct door.
Gezien mijn software-achtergrond heb ik alle logische paden bewandeld, maar ik vermoed dat ik een specifieke hardware-instelling of een obscure dipswitch over het hoofd zie. Wie is de reddende engel die mij de juiste richting op kan sturen?
Alvast bedankt voor het meedenken!
LG HM123MR | Goodwe GW8K-DT | Homeassistant | ESPhome | Gasloos
Dat is weer zo iets bizar in de regeling. Waarom is die hysteresis zo laag?jschel schreef op zaterdag 31 januari 2026 @ 11:04:
[...]
Zeker! zoiets zal het wel zijn want de hysterese voor warm water kan niet hoger dan 4 graden. Ik zou liever hebben dat ik die ruimer zou kunnen zetten. In vind zelf dat ik te veel SWW runs heb ...
....
Afhankelijk van de locatie van de temperatuursensor of de warmtewisselaar in je SWW-vat wil je toch echt mogelijk een andere hysteresis zetten dan max 4°C....
Inderdaad helemaal met eens! Ik had liever gehad dat je die iig. tot 10 a 15 graden in kon stellen. Slaat nergens op die beperkingwalter_321 schreef op zaterdag 31 januari 2026 @ 12:08:
[...]
Dat is weer zo iets bizar in de regeling. Waarom is die hysteresis zo laag?
Afhankelijk van de locatie van de temperatuursensor of de warmtewisselaar in je SWW-vat wil je toch echt mogelijk een andere hysteresis zetten dan max 4°C....
LG HM123MR | Goodwe GW8K-DT | Homeassistant | ESPhome | Gasloos
Ik zal ze stuk voor stuk beantwoorden
- Hij zit inderdaad onderin het vatwalter_321 schreef op zaterdag 31 januari 2026 @ 10:27:
Waar meet je de temperatuur van het water?
Met de kleine delta T instelling verwacht ik dat dit gebeurt zeer hoog in het vat.
Er is misschien een tijdelijke oplossing de sensor helemaal onderaan in het vat te stoppen. Dan is 20°C wel een goed moment om terug te beginnen verwarmen. Een goed SWW-vat heeft nog best wat warm water als het onderaan koud wordt.
Maar dat vertelt natuurlijk niet waarom je WP niet sneller wakker wordt om SWW te maken.
Nog 1 ding dat ik niet begrijp; je stelt dat het systeem standby blijft; ik vermoed dat je bedoelt dat de warmtepomp enkel zorgt voor de verwarming? En niet echt in standby gaat.
Ik heb zelf geen SWW op de warmtepomp. Is er geen instelling voor de voorrangsregels? SWW zou voorrang moeten hebben op verwarmen. Vind je die instelling? -geen idee of de LG dat heeft; dat komt in veel verwarmingscontrolers terug.
- Die delta zou ik graag hoger zetten, maar zoals al aangegeven is 4 de max
- Hij start niet bij 20 graden onder de ingestelde temp (50) maar onder de 20. Dat betekent dat wanneer 2 mensen hebben gedoucht, hij nog niet bij gaat verwarmen en nummer 4 het uiteindelijk niet tot een warm einde haalt :-)
- Ja, standby als in 'Volgens de instelling staat hij op 50, de sensor zegt 30 en toch gaat hij niet het SWW verwarmen'
- SWW heeft voorrang op de verwarming
- Ik denk dat je me de juiste kant op hebt geholpen! De tank 1 settings had ik op 20 en 55. Ik ging er daarbij vanuit dat die 20 een harde waarde was en geen delta. Uit jouw screenshot uit de handleiding zie ik dat het dat wel is.jschel schreef op zaterdag 31 januari 2026 @ 11:04:
Zeker! zoiets zal het wel zijn want de hysterese voor warm water kan niet hoger dan 4 graden. Ik zou liever hebben dat ik die ruimer zou kunnen zetten. In vind zelf dat ik te veel SWW runs heb![]()
[Afbeelding]
Er is hier net uitgebreid gedoucht, dus hij was al hard aan het verwarmen. Nu afwachten of hij hem op temperatuur gaat houden.
Morgen een update!
Ik heb het een paar keer gelezen maar het is me verre van duidelijk.jschel schreef op zaterdag 31 januari 2026 @ 11:07:
[...]
Ook de tank settings 1 even goed controleren die zijn een beetje tricky. De uitleg is een beetje raar. zeker in het nederlands daarom lees ik liever de engelse handleiding.
[Afbeelding]
Is de minimumwaarde de waarde wanneer het sowieso begint SWW te maken ?
En de hysteresis alleen als het hij in SWW Modus is?
Je doet maximum bv 55c (daarboven helpt eventueel de spiraal mee) en minimum die haal je daar af en hysteris moet je er ook bij rekenen.walter_321 schreef op zaterdag 31 januari 2026 @ 15:10:
[...]
Ik heb het een paar keer gelezen maar het is me verre van duidelijk.
Is de minimumwaarde de waarde wanneer het sowieso begint SWW te maken ?
En de hysteresis alleen als het hij in SWW Modus is?
Bv 25 55 hysteris 4 = onder 26c gemeten door tempsensor gaat hij verwarmen.
Het is vrij onlogisch verwoord/aangeduid idd
[ Voor 4% gewijzigd door Powrskin op 31-01-2026 18:18 ]
Nukezone FTW
Ok bedankt; dat klinkt logisch en geeft me weer wat vertrouwen.Powrskin schreef op zaterdag 31 januari 2026 @ 18:18:
[...]
Je doet maximum bv 55c (daarboven helpt eventueel de spiraal mee) en minimum die haal je daar af en hysteris moet je er ook bij rekenen.
Bv 25 55 hysteris 4 = onder 26c gemeten door tempsensor gaat hij verwarmen.
Het is vrij onlogisch verwoord/aangeduid idd
Ik begrijp uit je uitleg vooral dat de hysteresis niet zoveel betekenis heeft...
Dit is zowat het gedrag tussen 10°C buiten en ongeveer 0°C. Daarboven of daaronder draait de compressor 'stabiel' rond een bepaalde frequentie.
Hieronder een print van de voorbije nacht: zien jullie dat dergelijk gedrag?
/f/image/2k3OAFY3QjhW2zBEbphIyFO5.png?f=fotoalbum_large)
Dit is gestuurd op inlaat ;-).mdvmine schreef op maandag 2 februari 2026 @ 09:36:
Ja toen ik op "uittrede" regelde had ik ook zulke eindeloze cyclussen van ongeveer 6 minuten. Toert langzaam op, zakt weer in als een baksteen. Ik ben overgeschakeld op "intrede" regeling, en dat werkt veel stabieler. Dat is dan weer onstabiel op de schaal van uren, setpoints neemt LG het niet zo nauw mee (-2/+2 variatie ongeveer). Maar hij probeert in ieder geval setpoint te halen en het werkt wel veel meer op constant tempo. 7kW R290 pomp.
En de WP heeft idd geen enkele interesse de stooklijn te volgen...
Alleen dus onder het vriespunt en zowat boven 10°C lijkt ze dat te willen doen.
Effect is dat het onder 0°C te warm is... En dan kan ik kiezen. Ofwel verlaag ik het 'koude setpunt' en dan is het ok onder 0°C maar koud boven 0°C.
Walter
Dat is een variatie van 4°C; ik heb niet eens 10°C verschil tussen min en max inlaat temperatuur dat ik nodig hebt.[b]mdvmine in "LG Therma (Monoblock) warmtepompen topic - Deel 1"...setpoints neemt LG het niet zo nauw mee (-2/+2 variatie ongeveer)....
Walter
Mijn ingenieursreactie is; wat schade veroorzaakt aan een motor is de stroom.teunos93 schreef op maandag 2 februari 2026 @ 13:01:
....
Ik heb hier verder overigens geen last van behalve dat het er vreemd uit ziet.
Hoe hoger de stroom, hoe slechter.
Daarom is het beter dat de compressor constant bv 750W draait ipv tussen 300W en 1.500W te schommelen om dan gemiddeld op 750W uit te komen. De stroom van 1.500W is schadelijker dan de 300W minder schadelijk is. Een ook tijdens versnellen is de stroom hoger dan bij constant draaien.
Bij mij oscilleert de temperatuur meestal ook, zo'n 3 graden pk-pk, maar niet zo snel. Zo'n een oscillatie per anderhalf uur. Af en toe regelt hij strak. Ik kan er geen pijl op trekken en heb me er bij neergelegd;-)walter_321 schreef op maandag 2 februari 2026 @ 15:24:
[...]
Mijn ingenieursreactie is; wat schade veroorzaakt aan een motor is de stroom.
Hoe hoger de stroom, hoe slechter.
Daarom is het beter dat de compressor constant bv 750W draait ipv tussen 300W en 1.500W te schommelen om dan gemiddeld op 750W uit te komen. De stroom van 1.500W is schadelijker dan de 300W minder schadelijk is. Een ook tijdens versnellen is de stroom hoger dan bij constant draaien.
LG HM123MR | Goodwe GW8K-DT | Homeassistant | ESPhome | Gasloos
3 graden pk-pk; pk? Wat bedoel je?jschel schreef op maandag 2 februari 2026 @ 19:42:
[...]
Bij mij oscilleert de temperatuur meestal ook, zo'n 3 graden pk-pk, maar niet zo snel. Zo'n een oscillatie per anderhalf uur. Af en toe regelt hij strak. Ik kan er geen pijl op trekken en heb me er bij neergelegd;-)
Meestal "piek-piek". Oftewel, verschil tussen min en max van een golfvorm.
Apart is dat bij schakelen van CV naar WW gebeurt dit niet, maar misschien heeft dit met de constructie van de 3-wegklep te maken? Van CV naar WW draait ook korter/sneller, dan terug naar CV.
Door de LO error duurt het ook zo'n 8 minuten tussen einde WW en start CV verwarming, terwijl tussen einde CV en start WW ongeveer 4 minuten zit. Toch 4 minuten verloren, zonde
Hoe dan ook, is er een manier om aan het einde van de cyclus de compressor te laten stilvallen bijvoorbeeld, zodat waterpomp nog (minstens) 1 minuut loopt, dan stopt, en dan pas de 3-wegklep omzet? Dan egaliseert watertemperatuur in vat ook beter.
Volgens mij schrijft LG een type 3weg klep voor die altijd doorlaat, ook tijdens het schakelenmdvmine schreef op dinsdag 3 februari 2026 @ 14:48:
Bij mijn R290 pomp zie ik aan het einde van de warmwatercyclus dat als het setpoint voor warm water bereikt wordt, de 3-wegklep echt gewoon *BAM* omgezet wordt terwijl de waterpomp nog loopt. Die vindt dat niet echt leuk denk ik en zegt een soort *kraaak*. Daarna is er een water LO error. Na een paar minuten wachttijd reset hij en gaat hij door met CV verwarming. Dus in zekere zin merk je het niet, behalve als je oplet wat er precies gebeurt. Zien jullie dit gedrag ook?
Apart is dat bij schakelen van CV naar WW gebeurt dit niet, maar misschien heeft dit met de constructie van de 3-wegklep te maken? Van CV naar WW draait ook korter/sneller, dan terug naar CV.
Door de LO error duurt het ook zo'n 8 minuten tussen einde WW en start CV verwarming, terwijl tussen einde CV en start WW ongeveer 4 minuten zit. Toch 4 minuten verloren, zonde
Hoe dan ook, is er een manier om aan het einde van de cyclus de compressor te laten stilvallen bijvoorbeeld, zodat waterpomp nog (minstens) 1 minuut loopt, dan stopt, en dan pas de 3-wegklep omzet? Dan egaliseert watertemperatuur in vat ook beter.
LG monobloc s 5kW U44, 3kWp zuid, Model 3 SR+
1duims 3weg klep AB-A-B (met juiste leiding diameters bijv 28mm staal)SalexSun schreef op dinsdag 3 februari 2026 @ 17:53:
[...]
Volgens mij schrijft LG een type 3weg klep voor die altijd doorlaat, ook tijdens het schakelen
BV deze: Honeywell / Resideo
Serie VC8615 / VC8010 (diverter)
Bekend om stabiel schakelen zonder beide poorten dicht te zetten
Wordt vaak gebruikt bij SWW‑omschakeling
Caleffi
Serie Caleffi 6443 / 6442 (diverter)
Wordt in het topic regelmatig genoemd als probleemloos met LG
Schakelt zonder flowonderbreking
LG verkoopt zelf een officiële klep:
LG OSHA‑3V (1" diverter valve)
[ Voor 25% gewijzigd door kazemo op 04-02-2026 07:09 ]
Ik zie een dergelijke opmerking niet in de installatiehandleiding staan? Hoe dan ook, deze klep is gekozen door de installateur. Zelf zie ik online meestal nauwelijks details bij die kleppen staan terwijl er toch allerlei varianten bestaan.SalexSun schreef op dinsdag 3 februari 2026 @ 17:53:
[...]
Volgens mij schrijft LG een type 3weg klep voor die altijd doorlaat, ook tijdens het schakelen
Maaar... mijn WP doet ook SWW en dan mag de temperatuur voor silent mode wel wat hoger. Vanmiddag draaide de WP bij 5.5 graden buiten nog in silent mode en dat gaf tijdens de SWW run toch een defrost.
Nu vraag ik mij af of het ergens aan te zien is dat er SWW gemaakt wordt. In de lijsten met modbus registers zie ik daar niets over en ook met zoeken in dit topic heb ik niet zo snel iets kunnen vinden.
Kan iemand daar wat over zeggen?
Zie de waarde in het groen:KarsS schreef op woensdag 4 februari 2026 @ 18:27:
Ik ben eindelijk begonnen om wat met Modbus te gaan doen. Het is gelukt om enkele van de hier gedeelde yaml files aan de praat te krijgen en ik heb nu een eigen yaml gemaakt met de automation dat de WP in silent mode gaat boven de 6 graden en weer naar normaal onder de 5 graden. Dat werkt goed.
Maaar... mijn WP doet ook SWW en dan mag de temperatuur voor silent mode wel wat hoger. Vanmiddag draaide de WP bij 5.5 graden buiten nog in silent mode en dat gaf tijdens de SWW run toch een defrost.
Nu vraag ik mij af of het ergens aan te zien is dat er SWW gemaakt wordt. In de lijsten met modbus registers zie ik daar niets over en ook met zoeken in dit topic heb ik niet zo snel iets kunnen vinden.
Kan iemand daar wat over zeggen?
LG-HM071MR-U44 / SWW Hewalex PCWU 3.0 / PV SMA + Jinko 14 kWp / Kia e-Niro
Volgende situatie bij mij: We zijn even met vakantie; ik zette de WP in '-5 op AI.
=> vandaag in de zon werd het warm; bij 15°C zegt mijn stooklijn uit te gaan. En dat deed de WP volledig. ook de waterpomp stopt.
=> rond 13u30 koelt het terug wat af en wordt de WP wakker: ze start de waterpomp. Het water is ondertussen wel tot omgevingstemperatuur afgekoeld.
=> de WP beslist na 1 minuut waterpompen dat de WP moet starten omdat de temperatuur van het water te laag is. Maar dat is niet correct. De WP had nog iets langer moeten waterpompen om dan te moeten zien dat de watertemperatuur nog altijd boven stooklijn zit... Nog voordat de compressor start zit de watertemperatuur boven de stooklijn.
=> gevolg is dat de WP start maar na 30 minuten terug uit gaat. Deze start was echt niet nodig.
=> conclusie: als de WP start omdat de buitentemperatuur te laag wordt, draait de waterpomp niet lang genoeg om de watertemperatuur correct te evalueren.
Opmerking: ik laat de waterpomp 1 minuut draaien/5 minuten uit zijn terwijl de WP niet verwarmt. Eventueel los ik dit op door de pomp langer te laten draaien. Als ik terug thuis ben ga ik dit aanpassen. Mogelijk is het probleem dat ik hier beschrijf oplosbaar. Ik ben er bijna zeker van want ik zie bij andere 'starts', dat de WP start na 1 minuut waterpomp te laten draaien.
Conclusie zou kunnen zijn de waterpomp minsten 2 minuten te laten draaien. Ik hoop het want dit zou dan een oplosbaar probleem zijn.
/f/image/8g1wGKxRSlLNfS8M8QbGtU9m.png?f=fotoalbum_large)
/f/image/aHJMUVs0CQVQ9lzgNdZv6EUx.png?f=fotoalbum_large)
Je kunt beter de voorlooptijd iets verhogen. Naar 3 minuten of zo.walter_321 schreef op woensdag 4 februari 2026 @ 19:56:
misschien begin ik helemaal te kritisch te worden over de R290 versie (met @teunos93 nog ontdekt dat zijn exemplaar bij een ORC eerst start met verhoging van het compressortoerental en dan het debiet verhoogt met als gevolg dat de WP uitvalt wegens overschrijden hysteresis, de mijne doet de volgorde correct).
Volgende situatie bij mij: We zijn even met vakantie; ik zette de WP in '-5 op AI.
=> vandaag in de zon werd het warm; bij 15°C zegt mijn stooklijn uit te gaan. En dat deed de WP volledig. ook de waterpomp stopt.
=> rond 13u30 koelt het terug wat af en wordt de WP wakker: ze start de waterpomp. Het water is ondertussen wel tot omgevingstemperatuur afgekoeld.
=> de WP beslist na 1 minuut waterpompen dat de WP moet starten omdat de temperatuur van het water te laag is. Maar dat is niet correct. De WP had nog iets langer moeten waterpompen om dan te moeten zien dat de watertemperatuur nog altijd boven stooklijn zit... Nog voordat de compressor start zit de watertemperatuur boven de stooklijn.
=> gevolg is dat de WP start maar na 30 minuten terug uit gaat. Deze start was echt niet nodig.
=> conclusie: als de WP start omdat de buitentemperatuur te laag wordt, draait de waterpomp niet lang genoeg om de watertemperatuur correct te evalueren.
Opmerking: ik laat de waterpomp 1 minuut draaien/5 minuten uit zijn terwijl de WP niet verwarmt. Eventueel los ik dit op door de pomp langer te laten draaien. Als ik terug thuis ben ga ik dit aanpassen. Mogelijk is het probleem dat ik hier beschrijf oplosbaar. Ik ben er bijna zeker van want ik zie bij andere 'starts', dat de WP start na 1 minuut waterpomp te laten draaien.
Conclusie zou kunnen zijn de waterpomp minsten 2 minuten te laten draaien. Ik hoop het want dit zou dan een oplosbaar probleem zijn.
[Afbeelding]
[Afbeelding]
[Afbeelding]
LG-HM071MR-U44 / SWW Hewalex PCWU 3.0 / PV SMA + Jinko 14 kWp / Kia e-Niro
Het is niet de voorlooptijd, die is drie minuten bij mij. Tijdens de voorlooptijd lijkt de wp zijn beslissing om te starten niet meer te wijzigen.Jojan265 schreef op woensdag 4 februari 2026 @ 20:10:
[...]
Je kunt beter de voorlooptijd iets verhogen. Naar 3 minuten of zo.
(Ik zoek nog eens op wat de benaming is van de tijd die ik op 1 minuut stelde).
Walter
[ Voor 30% gewijzigd door mdvmine op 04-02-2026 21:05 ]
Idd dat is de parameter; bij mij momenteel op 1/5; ik zal nu ook naar bv 2/28 gaan... mezelf nog even overtuigen dat om het half uur kijken of de wp terug mag starten snel genoeg is....mdvmine schreef op woensdag 4 februari 2026 @ 21:03:
@walter_321 Onder circuit, pomp, aan/uit tijd (interval). TS suggereert 2/28. Aan tijd verhogen?
In de berichten die ik van je heb gelezen heb je veel vvw met kleine hoh afstand. Je hebt giga veel thermische massa in de vloer zitten, 28 minuten uit is geen enkel probkeem. 2 minuten aan ipv 1 kan slim zijn als na 1 minuut je water nog niet rond is.walter_321 schreef op woensdag 4 februari 2026 @ 21:13:
[...]
Idd dat is de parameter; bij mij momenteel op 1/5; ik zal nu ook naar bv 2/28 gaan... mezelf nog even overtuigen dat om het half uur kijken of de wp terug mag starten snel genoeg is....
Ik heb zelf 1/19 bij 25cm hoh vvw beneden en boven radiatoren, dat werkt voor mij prima.
[ Voor 4% gewijzigd door teunos93 op 04-02-2026 21:49 ]
Een 200m2 vloerverwarming waarvan een dikke helft in 15cm beton zit.teunos93 schreef op woensdag 4 februari 2026 @ 21:48:
[...]
In de berichten die ik van je heb gelezen heb je veel vvw met kleine hoh afstand. Je hebt giga veel thermische massa in de vloer zitten, 28 minuten uit is geen enkel probkeem.
...2 minuten aan ipv 1 kan slim zijn als na 1 minuut je water nog niet rond is.
Vloerverwarming is hoh 15cm; in de badkamer 10cm..
Ivm de timing van de aan/uit. Ik denk dat ik meer benieuwd ben te zien hoe de vloer afkoelt.
De 2 minuten; gezien LG meet op de leiding en niet in de leiding is er volgens mij daar al snel een minuut vertraging voor de wp de juiste temperatuur ziet. Ik zie eigenlijk bijna 3 minuten voordat de watertemperatuur piekt (en dan boven wat ik denk dat de de stooklijn is).
Misschien is de sturing van LG toch gewoon echt fout en zou ze in de aanloop moeten beslissen toch niet te starten....
Situatie: buiten iets boven het vriespunt, ik zit in AI, maar in '-5' (enkele dagen niemand thuis); de WP maakt water rond 23°C (inlaat).
Er is een enkele Defrost vannacht, die 10 minuten duurt, zeker dubbel zo lang als anders. Het gekke is dat de WP de waterpomp stopt. En de WP draait op vol vermogen (tot bijna 3kW voor de 7kW versie).
Zou er een logica zijn bij minder warme watertemperaturen de defrost zonder water te doen?
Ik zie ook de outlet temperatuur naar 50°C.
Merk op de WP meet nog steeds 5l/min; Daat is zijn ondergrens; maar die geeft nooit 0L/min: mijn energiemeter duidt wel dat de waterpomp gestopt is (maar die geeft maar een meting om de 5 minuten).
Edit: de hp_water_flow_status is idd tijdens deze defrost uit gegaan.
/f/image/bhrS3yeg1tbhi3tymulkgB6m.png?f=fotoalbum_large)
/f/image/TdhZzuNuODkWlBPiBWdJ8qef.png?f=fotoalbum_large)
/f/image/TG0gTN3M0oljqCsrKo55qjXu.png?f=fotoalbum_large)
Die 2/28 of 1/19 is de vorst beveiliging type2 (als de compressor niet loopt) het water moet boven de 15gr blijven,iets anders is het niet...in de zomer schakeld de pomp 1x per 24uur om te voorkomen dat de pomp gaat vast zittenteunos93 schreef op woensdag 4 februari 2026 @ 21:48:
[...]
In de berichten die ik van je heb gelezen heb je veel vvw met kleine hoh afstand. Je hebt giga veel thermische massa in de vloer zitten, 28 minuten uit is geen enkel probkeem. 2 minuten aan ipv 1 kan slim zijn als na 1 minuut je water nog niet rond is.
Ik heb zelf 1/19 bij 25cm hoh vvw beneden en boven radiatoren, dat werkt voor mij prima.
Een andere instelling is voorloop/naloop.... voorlopen bijv 1min dan start de WP....nalopen 2min na de stop WP (temp. meting)
starten en stoppen doet hij met hysterese instellingen
In de zomer staat de WP vaak dagenlang stil.
Om te voorkomen dat de circulatiepomp vastloopt door stilstand, laat LG hem 1 keer per dag kort draaien.
Voorloop
De pomp draait x seconden/minuten vóór de compressor start.
Doel: de warmtepomp ziet de echte watertemperatuur in het systeem.
Naloop
De pomp draait x minuten ná het stoppen van de compressor.
Doel:
restwarmte afvoeren
correcte eindtemperatuur meten
voorkomen dat de WP te snel opnieuw start
Hysterese
Bepaalt start/stop van compressor
Gebaseerd op stooklijn/setpoint ± hysterese
[ Voor 35% gewijzigd door kazemo op 05-02-2026 10:47 ]
Dit is een bug m.i. in alle LG's AWHP.walter_321 schreef op donderdag 5 februari 2026 @ 08:39:
Merk op de WP meet nog steeds 5l/min; Daat is zijn ondergrens; maar die geeft nooit 0L/min: mijn energiemeter duidt wel dat de waterpomp gestopt is (maar die geeft maar een meting om de 5 minuten).
Edit: de hp_water_flow_status is idd tijdens deze defrost uit gegaan.
Ik heb dit in modbus opgelost door te zeggen, als pump stopt, dan is de flow 0.0 l/m
1
2
3
4
5
6
7
8
9
10
11
12
13
14
15
16
| - platform: modbus_controller
modbus_controller_id: lg
name: "30009 Current Flow Rate"
id: sidu_awhp_flow_sensor
register_type: read
address: 08
unit_of_measurement: "l/m"
value_type: U_WORD
accuracy_decimals: 1
filters:
- multiply: 0.1
state_class: "measurement"
device_class: volume_flow_rate
lambda: |-
if (id(sidu_awhp_main_pump).state) return x;
else return 0.0; |
HM093MR.U44 (3.06.7a -> 3.06.9b) i.c.m. Cordivari 180l buffervat / WH27S.F5 / GW5000-DT / 14 x Suntech STP310S-20/Wfhb
Het lijkt er voor mij op dat de WP bang is dat je CV water zou gaan bevriezen, en daarom de defrost uitvoert puur op de compressor. Maar hij beslist dat direct bij start defrost zo te zien. En dat zou hij ook pas moeten doen als outlet <= 4 graden is, niet bij 26. Pech met ruis op de sensorwalter_321 schreef op donderdag 5 februari 2026 @ 08:39:
Er is een enkele Defrost vannacht, die 10 minuten duurt, zeker dubbel zo lang als anders. Het gekke is dat de WP de waterpomp stopt. En de WP draait op vol vermogen (tot bijna 3kW voor de 7kW versie).
Zou er een logica zijn bij minder warme watertemperaturen de defrost zonder water te doen?
Ik zie ook de outlet temperatuur naar 50°C.
=> staat die regel <=4 graden ergens in de handleiding? Rond 4°C van het water gaat mijn anti-vries bescherming open... Dat zou een extreme waarde zijn...mdvmine schreef op donderdag 5 februari 2026 @ 11:12:
[...]
... En dat zou hij ook pas moeten doen als outlet <= 4 graden is, niet bij 26. Pech met ruis op de sensor
Niet exact over "in bedrijf" modus, maar bij "Service - Frost protection temperature" staat:walter_321 schreef op donderdag 5 februari 2026 @ 11:29:
[...]
=> staat die regel <=4 graden ergens in de handleiding? Rond 4°C van het water gaat mijn anti-vries bescherming open... Dat zou een extreme waarde zijn...
"Defrosting operation is blocked if the leaving water temperature drops below 4 °C (Default) and it
won’t start until a temperature of 15 °C (Default) is reached."
Ook tijdens in bedrijf kan het niet anders dan dat hij zo'n soort bescherming heeft, maar exacte details over gedrag kan ik niet vinden.
Nou ja dit is al zo vaak besproken het is een bescherming het water mag niet onder de 15gr komen anders start de wp niet meer op(hij kan dan nl geen defrost meer uitvoeren omdat te weinig warmte in het systeem zit(vloer)mdvmine schreef op donderdag 5 februari 2026 @ 12:39:
[...]
Niet exact over "in bedrijf" modus, maar bij "Service - Frost protection temperature" staat:
"Defrosting operation is blocked if the leaving water temperature drops below 4 °C (Default) and it
won’t start until a temperature of 15 °C (Default) is reached."
Ook tijdens in bedrijf kan het niet anders dan dat hij zo'n soort bescherming heeft, maar exacte details over gedrag kan ik niet vinden.
Als die massa te koud is, kan de warmtepomp simpelweg geen warmte “lenen” voor defrost.
[ Voor 5% gewijzigd door kazemo op 05-02-2026 13:01 ]
Nee, die 15 graden is dus een (hysterese) terug "defrost aan" niveau. Bij 4 graden is het "defrost uit" niveau. (Volgens deze pagina in de handleiding! Kan best dat die niet klopt met praktijk ervaring!)kazemo schreef op donderdag 5 februari 2026 @ 12:55:
[...]
Nou ja dit is al zo vaak besproken het is een bescherming het water mag niet onder de 15gr komen anders start de wp niet meer op(hij kan dan nl geen defrost meer uitvoeren omdat te weinig warmte in het systeem zit(vloer)
Oftewel, zelfs als je CV water is afgekoeld tot 13 graden, zou hij in principe nog een defrost moeten proberen (want nog geen 4). Stel je hebt een defrost (met 100% pomp, dit zien we allemaal in de praktijk), bij 13 graden WP invoer, bijv 11 graden WP uitvoer, is er in principe geen vuiltje aan de lucht. (Niet dat ik hier aanmoedig je huis zover te laten afkoelen, onder 13, maar het gaat hier over interpreteren handleiding).
Dat is het volgens mij niet, ik draai ook type 1. De 2/28 of 1/19 is zelf instelbaar onder de settings van het circuit (ik heb enkel circuit 1 in gebruik > basic settings > main pump operation (heat) > continuous operation/on/off.kazemo schreef op donderdag 5 februari 2026 @ 09:27:
[...]
Die 2/28 of 1/19 is de vorst beveiliging type2 (als de compressor niet loopt) het water moet boven de 15gr blijven,iets anders is het niet...in de zomer schakeld de pomp 1x per 24uur om te voorkomen dat de pomp gaat vast zitten
Een andere instelling is voorloop/naloop.... voorlopen bijv 1min dan start de WP....nalopen 2min na de stop WP (temp. meting)
starten en stoppen doet hij met hysterese instellingen
In de zomer staat de WP vaak dagenlang stil.
Om te voorkomen dat de circulatiepomp vastloopt door stilstand, laat LG hem 1 keer per dag kort draaien.
Voorloop
De pomp draait x seconden/minuten vóór de compressor start.
Doel: de warmtepomp ziet de echte watertemperatuur in het systeem.
Naloop
De pomp draait x minuten ná het stoppen van de compressor.
Doel:
restwarmte afvoeren
correcte eindtemperatuur meten
voorkomen dat de WP te snel opnieuw start
Hysterese
Bepaalt start/stop van compressor
Gebaseerd op stooklijn/setpoint ± hysterese
Dit bepaald hoe lang de pomp draait nadat de wp uit gaat en enkel na dat tijdens de pomp gedurende de ON time heeft gedraaid wordt beoordeeld of de water temp onder de ON hysterese is gezakt (-4.5c bij mij) en daarna weer mag starten.
En weet je ergens in de handleiding iets over uitvoeren van een defrost zonder water uit het systeem te gebruiken?kazemo schreef op donderdag 5 februari 2026 @ 12:55:
[...]
Nou ja dit is al zo vaak besproken het is een bescherming het water mag niet onder de 15gr komen anders start de wp niet meer op(hij kan dan nl geen defrost meer uitvoeren omdat te weinig warmte in het systeem zit(vloer)
Als die massa te koud is, kan de warmtepomp simpelweg geen warmte “lenen” voor defrost.
NEE althans mij niet bekentwalter_321 schreef op donderdag 5 februari 2026 @ 13:13:
[...]
En weet je ergens in de handleiding iets over uitvoeren van een defrost zonder water uit het systeem te gebruiken?
als het onder de 15gr komt moet je het systeemwater op een andere manier warmer moeten maken(vullen met warm water bijv.)
[ Voor 22% gewijzigd door kazemo op 05-02-2026 13:22 ]
Dit een bug noemen is nogal gortig. De sensor die gebruikt wordt geeft simpelweg niet minder dan 5L/min als signaalwaarde, wat heel normaal is voor dit soort sensors. LG doet daar verder niks mee en zet de waarde gemeten door de sensor direct door op modbus.tebogo schreef op donderdag 5 februari 2026 @ 09:39:
[...]
Dit is een bug m.i. in alle LG's AWHP.
Ik heb dit in modbus opgelost door te zeggen, als pump stopt, dan is de flow 0.0 l/m
Dit is een hot gas defrost waarbij enkel de compressor de verdamper ontdooid, heb hem zelf nog nooit gezien maar het lijkt er toch op dat je een conditie hebt getriggered die hem uitlokt.walter_321 schreef op donderdag 5 februari 2026 @ 08:39:
Ik heb vannacht een defrost gehad waarbij de WP de waterflow stopte.
Situatie: buiten iets boven het vriespunt, ik zit in AI, maar in '-5' (enkele dagen niemand thuis); de WP maakt water rond 23°C (inlaat).
Er is een enkele Defrost vannacht, die 10 minuten duurt, zeker dubbel zo lang als anders. Het gekke is dat de WP de waterpomp stopt. En de WP draait op vol vermogen (tot bijna 3kW voor de 7kW versie).
Zou er een logica zijn bij minder warme watertemperaturen de defrost zonder water te doen?
Ik zie ook de outlet temperatuur naar 50°C.
Merk op de WP meet nog steeds 5l/min; Daat is zijn ondergrens; maar die geeft nooit 0L/min: mijn energiemeter duidt wel dat de waterpomp gestopt is (maar die geeft maar een meting om de 5 minuten).
Edit: de hp_water_flow_status is idd tijdens deze defrost uit gegaan.
[Afbeelding]
[Afbeelding]
[Afbeelding]
[Afbeelding]
Dat valt echt wel mee hoor, die sensor zit in een koperen huls op een koperen leiding, die bijna instantaan mee gaat met de temperatuur van het water dat er doorheen gaat. Die tijdsconstante is eerder 10sec dan een minuut.walter_321 schreef op woensdag 4 februari 2026 @ 22:08:
[...]
De 2 minuten; gezien LG meet op de leiding en niet in de leiding is er volgens mij daar al snel een minuut vertraging voor de wp de juiste temperatuur ziet.
Bij mij was de zolder in januari onder de 15 graden gekomen (ongeveer 13-14 graden) en de aanvoer en retour bij de binnen unit dus ook.mdvmine schreef op donderdag 5 februari 2026 @ 13:08:
[...]
Nee, die 15 graden is dus een (hysterese) terug "defrost aan" niveau. Bij 4 graden is het "defrost uit" niveau. (Volgens deze pagina in de handleiding! Kan best dat die niet klopt met praktijk ervaring!)
Oftewel, zelfs als je CV water is afgekoeld tot 13 graden, zou hij in principe nog een defrost moeten proberen (want nog geen 4). Stel je hebt een defrost (met 100% pomp, dit zien we allemaal in de praktijk), bij 13 graden WP invoer, bijv 11 graden WP uitvoer, is er in principe geen vuiltje aan de lucht. (Niet dat ik hier aanmoedig je huis zover te laten afkoelen, onder 13, maar het gaat hier over interpreteren handleiding).
Ik merkte dat de warmtepomp niet ging opstarten, om te gaan verwarmen en ben gaan kijken. De warmtepomp (5 kW R32) was maximaal water aan het rond pompen en gaf op het scherm de antivries mode aan.
Ik heb toen maar een reset uitgevoerd (spanningsloos gemaakt) en met warmer water van beneden, het water in het buffervat wat kunnen verhogen en is de warmtepomp gelukkig weer gestart.
Ik raad dus iedereen aan, om de temperatuur van het water niet onder de 15 graden te laten komen !
Zet de temperatuur zo, dat de compressor niet stopt en/of zet de pomp instelling "uit" niet te lang.
[ Voor 3% gewijzigd door PeteSplit op 05-02-2026 14:33 ]
LG (AWHP R32) / ESPhome (ESP32) / GoodWe 4K-DT (5kWp) / Homewizard (1 PiB 2kW) / Home Assistant (NUC)
Maar precies daarvoor pompt de wp toch het water rond? Al je radiatoren en vvw zijn nooit kouder dan kamertemperatuur, dus nadat het water volledig is afgekoeld tot de omgevingstemperatuur van de locatie van het waterzijdige deel (buiten in geval van een monoblock of binnen in geval van een split), gaat de pomp aan zodat de temperatuur van het systeem weer bekend is. Pas daarna bepaald de unit of hij gaat starten.PeteSplit schreef op donderdag 5 februari 2026 @ 14:21:
[...]
Bij mij was de zolder in januari onder de 15 graden gekomen (ongeveer 13-14 graden) en de aanvoer en retour bij de binnen unit dus ook.
Ik merkte dat de warmtepomp niet ging opstarten, om te gaan verwarmen en ben gaan kijken. De warmtepomp (5 kW R32) was maximaal water aan het rond pompen en gaf op het scherm de antivries mode aan.
Ik heb toen maar een reset uitgevoerd (spanningsloos gemaakt) en met warmer water van beneden, het water in het buffervat wat kunnen verhogen en is de warmtepomp gelukkig weer gestart.
Ik raad dus iedereen aan, om de temperatuur van het water niet onder de 15 graden te laten komen !
Zet de temperatuur zo, dat de compressor niet stopt en/of zet de pomp instelling "uit" niet te lang.
Als je met een (te klein) parallel buffervat werkt en dat staat op een koude locatie, kan ik me wel voorstellen dat je mogelijk problemen krijgt als de secundair pomp uit staat.
Ja, maar het duurde mij te lang en het leek er dus op, dat de unit niet meer wilde starten.teunos93 schreef op donderdag 5 februari 2026 @ 14:46:
[...]
Maar precies daarvoor pompt de wp toch het water rond? Al je radiatoren en vvw zijn nooit kouder dan kamertemperatuur, dus nadat het water volledig is afgekoeld tot de omgevingstemperatuur van de locatie van het waterzijdige deel (buiten in geval van een monoblock of binnen in geval van een split), gaat de pomp aan zodat de temperatuur van het systeem weer bekend is. Pas daarna bepaald de unit of hij gaat starten.
Als je met een (te klein) parallel buffervat werkt en dat staat op een koude locatie, kan ik me wel voorstellen dat je mogelijk problemen krijgt als de secundair pomp uit staat.
Daarom warmtepomp uit, daarna aan, waarbij er weer normaal gepompt wordt en ook de secundaire pomp eerder aangezet, voor warmer water in het buffervat bij de warmtepomp.
LG (AWHP R32) / ESPhome (ESP32) / GoodWe 4K-DT (5kWp) / Homewizard (1 PiB 2kW) / Home Assistant (NUC)
Is dat wel een defrost geweest? De outlet temperatuur vliegt omhoog, dat is logisch, de energie blijft in de water/gas warmtewisselaar om dat de waterpomp uit is.(De inlet temperatuur zakt maar heel klein beetje.)
Echter bij een defrost wordt het water in het systeem niet warmer maar kouder, maw de 4 weg klep staat nog in stand verwarmen, niet in koelen.
Zou de LG dit doen om de inwendige temperatuur van de buitenunit te verhogen en zodoende alle onderdelen daar vorstvrij te houden of is die 4 weg klep aan het einde oefening?
Dit is inderdaad waar ik op doelde met "praktijkervaring". In mijn ogen een duidelijke bug. Of op zijn minst, niet gemaakt volgens handleiding/spec, en veel te streng. Overigens zegt de handleiding ook dat de backup heater aangezet zou moeten worden: "If any pipe sensor measures a temperature below 4°C (Default), the water pump and backup heater are turned on." (als we de 4 graden hier lezen als 15). Dan zou je buffervat ook warmer moeten worden door de backup heater en dan weer doorstarten? Niet best voor het rendement, maar op zijn minst functioneel.PeteSplit schreef op donderdag 5 februari 2026 @ 14:21:
[...]
Bij mij was de zolder in januari onder de 15 graden gekomen (ongeveer 13-14 graden) en de aanvoer en retour bij de binnen unit dus ook.
Ik merkte dat de warmtepomp niet ging opstarten, om te gaan verwarmen en ben gaan kijken. De warmtepomp (5 kW R32) was maximaal water aan het rond pompen en gaf op het scherm de antivries mode aan.
Mee eens met dit advies.Ik raad dus iedereen aan, om de temperatuur van het water niet onder de 15 graden te laten komen !
Zet de temperatuur zo, dat de compressor niet stopt en/of zet de pomp instelling "uit" niet te lang.
Ik geloof dat ik wel eens in de handleiding heb gelezen dat AI mode niet werkt onder de 15 graden. Was dat met AI @PeteSplit ?PeteSplit schreef op donderdag 5 februari 2026 @ 15:16:
[...]
Ja, maar het duurde mij te lang en het leek er dus op, dat de unit niet meer wilde starten.
Daarom warmtepomp uit, daarna aan, waarbij er weer normaal gepompt wordt en ook de secundaire pomp eerder aangezet, voor warmer water in het buffervat bij de warmtepomp.
LG HM123MR | Goodwe GW8K-DT | Homeassistant | ESPhome | Gasloos
De LG rapporteert zelf dat het een defrost is geweest, zie grafiek hp_defrost_status. Op zich wat je zegt is waar dat de outlet kouder wordt tijdens een defrost, maar waarschijnlijk niet bij dit soort hot-gas-injection defrost. Want die kan alleen via de verwarmingscyclus doen, niet via koelen. Zie "Cycle diagram" in de handleiding. EEV3 is alleen bereikbaar in het warme-pijl pad.Cees-JanH schreef op donderdag 5 februari 2026 @ 17:47:
@walter_321
Is dat wel een defrost geweest? De outlet temperatuur vliegt omhoog, dat is logisch, de energie blijft in de water/gas warmtewisselaar om dat de waterpomp uit is.(De inlet temperatuur zakt maar heel klein beetje.)
Echter bij een defrost wordt het water in het systeem niet warmer maar kouder, maw de 4 weg klep staat nog in stand verwarmen, niet in koelen.
Zou de LG dit doen om de inwendige temperatuur van de buitenunit te verhogen en zodoende alle onderdelen daar vorstvrij te houden of is die 4 weg klep aan het einde oefening?
...het was zeker een defrost want de WP zei dat het een defrost was ;-). Zie de grafiek met de defrost status.Cees-JanH schreef op donderdag 5 februari 2026 @ 17:47:
@walter_321
Is dat wel een defrost geweest? De outlet temperatuur vliegt omhoog, dat is logisch, de energie blijft in de water/gas warmtewisselaar om dat de waterpomp uit is.(De inlet temperatuur zakt maar heel klein beetje.)
Echter bij een defrost wordt het water in het systeem niet warmer maar kouder, maw de 4 weg klep staat nog in stand verwarmen, niet in koelen.
Zou de LG dit doen om de inwendige temperatuur van de buitenunit te verhogen en zodoende alle onderdelen daar vorstvrij te houden of is die 4 weg klep aan het einde oefening?
De uitgangstemperatuur ging zelfs naar 50°C; dat zag ik nog niet eerder (ik doe geen SWW met de WP)
Nee, op Warmte.jschel schreef op donderdag 5 februari 2026 @ 21:19:
[...]
Ik geloof dat ik wel eens in de handleiding heb gelezen dat AI mode niet werkt onder de 15 graden. Was dat met AI @PeteSplit ?
LG (AWHP R32) / ESPhome (ESP32) / GoodWe 4K-DT (5kWp) / Homewizard (1 PiB 2kW) / Home Assistant (NUC)
Klopt, dat is een betere beschrijving...teunos93 schreef op donderdag 5 februari 2026 @ 13:15:
[...]
Dit een bug noemen is nogal gortig. De sensor die gebruikt wordt geeft simpelweg niet minder dan 5L/min als signaalwaarde, wat heel normaal is voor dit soort sensors. LG doet daar verder niks mee en zet de waarde gemeten door de sensor direct door op modbus.
HM093MR.U44 (3.06.7a -> 3.06.9b) i.c.m. Cordivari 180l buffervat / WH27S.F5 / GW5000-DT / 14 x Suntech STP310S-20/Wfhb
komen deze defrost van het ijs naast de sensor, en is het niet beter om de sensor ergens anders te plaatsen( niet in de buurt van de lamellen?)
Wat krijg je precies niet aan de praat? Kan je wel modbus instellen? Als je wat meer info geeft kunnen we misschien pinpointen wat er fout gaat.beumer schreef op vrijdag 6 februari 2026 @ 16:43:
Ik heb een HM071M.U43 uit begin 2020 en heb nog softwareversie 3.03.1b, volgens het instellingenmenu zou ik modbus moeten kunnen instellen maar ik krijg het nog niet aan de praat. Kan het zijn dat een software-update dit oplost en wie zou dit kunnen doen? De installatie is destijds door Koevlaas gedaan.
Lijkt me niet logisch dat de instellingen er zijn maar dat de software ze niet ondersteunt.
Bij mij koste het ook even wat moeite om het uitgelezen werkend te krijgen. Versie 3072.
De wp kiest om een defrost te doen voor een heel aantal redenen. Maar uiteidelijk wil die vooral in de eerste plaats zorgen dat er voldoende luchtdebiet is doorheen de luchtwarmtewisselaar.legalr schreef op vrijdag 6 februari 2026 @ 15:54:
Vanacht en vanochtend in eens een heleboel defrost achter elkaar en zag de LG temperatuur ook in eens meegaan, normaal gesproken bleef deze wel redelijk stabiel, nadat ik keek bij de warmtepomp zat er allemaal ijs in de buurt van de sensor, na dit met een beetje warm water verwijderd te hebben loopt de WP weer stabieler.
komen deze defrost van het ijs naast de sensor, en is het niet beter om de sensor ergens anders te plaatsen( niet in de buurt van de lamellen?)
[Afbeelding]
De temperatuursensor speelt maar een beperkte rol. Bij mij is de sensor links boven aan de ingang van de warmtewisselaar net een plaats waar het net wat warmer lijkt.
Kan je zien of de defrost nodig waren ? Dat is; de opbrengst loopt terug en gebruikte vermogen stijgt...
Ps; heb je ergens de echte buitentemperatuur? Mij is het nog niet opgevallen dat de meting van de buitentemperatuur van de LG beinvloed wordt door de defrost. Dat kijk ik eens na...
[ Voor 6% gewijzigd door walter_321 op 06-02-2026 21:38 ]
Ik heb het eens nagekeken; mijn wp zijn buitentemperatuursensor geeft geen andere waardes tijdens een defrost. Best bizar dat dat bij jou wel is.legalr schreef op vrijdag 6 februari 2026 @ 15:54:
Vanacht en vanochtend in eens een heleboel defrost achter elkaar en zag de LG temperatuur ook in eens meegaan, normaal gesproken bleef deze wel redelijk stabiel, nadat ik keek bij de warmtepomp zat er allemaal ijs in de buurt van de sensor, na dit met een beetje warm water verwijderd te hebben loopt de WP weer stabieler.
komen deze defrost van het ijs naast de sensor, en is het niet beter om de sensor ergens anders te plaatsen( niet in de buurt van de lamellen?)
[Afbeelding]
Hoe is dat bij anderen?
:strip_exif()/f/image/9FalVgrlu4KmjgvM5Xkz79SP.jpg?f=fotoalbum_large)
/f/image/wwkGwWQoot3OQKlhyPZONa5i.png?f=fotoalbum_large)
/f/image/u3RBHfBj2vwJszQlerOFGn28.png?f=fotoalbum_large)
/f/image/jyNh5V5FNPlT7abIB1eoVUyk.png?f=fotoalbum_large)