LG Therma (Monoblock) warmtepompen topic - Deel 1

Pagina: 1 ... 137 ... 182 Laatste
Acties:

Onderwerpen


Acties:
  • 0 Henk 'm!

  • maomanna
  • Registratie: Februari 2006
  • Laatst online: 09:49
Jojan265 schreef op zondag 21 januari 2024 @ 19:43:
[...]

Ik vermoed van wel. Je moet dan de driewegklep ook via een eigen besturing aansturen en niet via de WP. Je geeft dan via Modbus een gewenste waarde van Ta, welke noodzakelijk is voor je DHW vat.

De WP weet dan niet dat hij iets anders aan het verwarmen is, maar dat hoeft ook niet. Je zit wel even met de terugschakeling van de driewegklep naar je reguliere verwarming. Je zou dit kunnen oplossen door de gewenste waarde van Ta dan ca. 3 graden onder Ta te houden. Daardoor zal de inverter langzaam aftoeren. Je kunt er natuurlijk ook voor kiezen om even de WP uit te schakelen. Het inschakelen kan dan weer als Ta weer onder de inschakel-hysterese komt.
Via de modbus config die ik hier tegen ben gekomen en heb toegepast, heb ik de optie enable en disable DHW en target DHW.

Afbeeldingslocatie: https://tweakers.net/i/IcmvkQv2VZAe8Tu4PHCQ6Nuoq2s=/x800/filters:strip_exif()/f/image/aHlq1YGJgxwVZ9Zr37OB6fhU.png?f=fotoalbum_large

Of zijn die daar niet voor geschikt?

https://pvoutput.org/intraday.jsp?id=102416&sid=90116


Acties:
  • 0 Henk 'm!

  • Jojan265
  • Registratie: Februari 2022
  • Nu online
maomanna schreef op zondag 21 januari 2024 @ 20:38:
[...]


Via de modbus config die ik hier tegen ben gekomen en heb toegepast, heb ik de optie enable en disable DHW en target DHW.

[Afbeelding]

Of zijn die daar niet voor geschikt?
Jawel, maar dan moet je ook de sensor voor DHW aansluiten op je WP.

LG-HM071MR-U44 / SWW Hewalex PCWU 3.0 / PV SMA + Jinko 14 kWp / Kia e-Niro


Acties:
  • +1 Henk 'm!

  • tebogo
  • Registratie: Februari 2005
  • Laatst online: 11:18
The_KnarF schreef op zondag 21 januari 2024 @ 19:21:
[...]

ziet er hetzelfde uit, waarschijnlijk heb je op de1 het contrast wat groter staan.
Kijk even links onder naar hoe inlet en outlet worden weergegeven.

HM093MR.U44 (3.06.7a) i.c.m. Cordivari 180l buffervat / WH27S.F5 / GW5000-DT / 14 x Suntech STP310S-20/Wfhb


Acties:
  • 0 Henk 'm!

  • PeteSplit
  • Registratie: Oktober 2023
  • Laatst online: 13:23

PeteSplit

HN091MR.NK5 HU051MR.U44

Weet iemand waarom de WP stopt bij 3,2 graden boven target (hysterese is +4)

Afbeeldingslocatie: https://tweakers.net/i/OcgWW1xIxIUmNIPbiN9BOMXwSRo=/x800/filters:strip_exif()/f/image/2vuHGX3i2RT92KRB2r25ZCNN.png?f=fotoalbum_large

LG AWHP / ESPhome / GoodWe 4K-DT (5kWp) / Homewizard / Home Assistant


Acties:
  • 0 Henk 'm!

  • Jojan265
  • Registratie: Februari 2022
  • Nu online
PeteSplit schreef op zondag 21 januari 2024 @ 21:05:
Weet iemand waarom de WP stopt bij 3,2 graden boven target (hysterese is +4)

[Afbeelding]
Het is misschien mogelijk dat de WP zelf wel een waarde van 4 graden boven doeltemperatuur heeft gemeten. Als dit namelijk heel kort (bijv. korter dan 10 sec.) het geval is geweest en jouw modbus uitlezing dit net gemist heeft.

LG-HM071MR-U44 / SWW Hewalex PCWU 3.0 / PV SMA + Jinko 14 kWp / Kia e-Niro


Acties:
  • 0 Henk 'm!

  • PeteSplit
  • Registratie: Oktober 2023
  • Laatst online: 13:23

PeteSplit

HN091MR.NK5 HU051MR.U44

Jojan265 schreef op zondag 21 januari 2024 @ 21:15:
[...]

Het is misschien mogelijk dat de WP zelf wel een waarde van 4 graden boven doeltemperatuur heeft gemeten. Als dit namelijk heel kort (bijv. korter dan 10 sec.) het geval is geweest en jouw modbus uitlezing dit net gemist heeft.
Dat zou kunnen, de ESP32 heeft een vertraging van ongeveer een halve minuut.

Maar tot nu toe (ik heb nog niet zo hoog het target gezet) slaat de WP af bij 0,4 tot zelfs 7,4 graden boven target. Ik dacht dat dit aan de buitentemperatuur zou liggen, maar dat is toch niet zo.
Ik heb het target nu maar weer verlaagd, ik heb zo wel de grenzen gevonden van de WP (tussen 26 en 30 graden houden) ;)

LG AWHP / ESPhome / GoodWe 4K-DT (5kWp) / Homewizard / Home Assistant


Acties:
  • 0 Henk 'm!

  • Jgroothedde
  • Registratie: November 2022
  • Laatst online: 30-01 16:05

Jgroothedde

LG-HM091MR-U44

ik probeer de wp in te stellen op AI modus en dan met sensor water+lucht. Heeft iemand hier een soort handleiding voor met name voor de instellingen van luchtverwarming temperatuur wat doet deze precies en wat is de beste instelling? en de binnenlucht temperatuur voor auto modus? Wat doet deze en waar moet deze op staan? Ik stookte hiervoor op AI en dan op sensor water. Alleen dan is de WP erg onrustig en schiet steeds door zn hysterese van +4 waardoor hij steeds uit schakelt. Ik wil de temperatuur binnen zo rond de 21 graden.

Wanneer ik hem nu op lucht + water zet gebeurt er niks namelijk.

[ Voor 6% gewijzigd door Jgroothedde op 22-01-2024 12:12 ]


Acties:
  • 0 Henk 'm!

  • Luisterlijk
  • Registratie: April 2021
  • Laatst online: 29-09 18:42
Jgroothedde schreef op maandag 22 januari 2024 @ 11:56:
ik probeer de wp in te stellen op AI modus en dan met sensor water+lucht. Heeft iemand hier een soort handleiding voor met name voor de instellingen van luchtverwarming temperatuur wat doet deze precies en wat is de beste instelling? en de binnenlucht temperatuur voor auto modus? Wat doet deze en waar moet deze op staan? Ik stookte hiervoor op AI en dan op sensor water. Alleen dan is de WP erg onrustig en schiet steeds door zn hysterese van +4 waardoor hij steeds uit schakelt. Ik wil de temperatuur binnen zo rond de 21 graden
Ik denk dat het in elk geval verstandig is om terug te gaan naar alleen water. Dat is de beste manier om je stooklijn vast te stellen.

Als hij steeds door zijn hysterese schiet, kan hij zijn warmte niet kwijt. Dat kan betekenen dat er weinig vraag is, maar het kan ook betekenen dat er te weinig afgifte vermogen is. dat laatste kan komen doordat er kranem dichtstaan of dat thermostaatkranen dichtgaan. Ook kan het zijn dat de WP groot is voor je systeem.

Ten laatste.. De temperatuur buiten stijg relatief snel. Ook de wind neemt af. het kan dus zomaar zijn dat je stooklijn wat achterloopt

Acties:
  • 0 Henk 'm!

  • rickgevers
  • Registratie: Januari 2024
  • Laatst online: 26-01 07:40
kazemo schreef op zondag 21 januari 2024 @ 11:28:
[...]

:? ik heb zelf ook een backup cv-ketel(daar kan je de keteltemp instellen bijv 50gr die respecteerd die
aansluiting ketel van derde(wp) schakeld dan bijv bij -5gr de ketel bij het is mij ook een beetje vaag of hij ook uitschakeld op ruimte temp RMC...of alleen op buiten temp.(als dat zo is dan vind ik dat raar)

DUS ik gebruik de ketel van derde aansluiting niet meer
ik schakel de CV-ketel bij met de bestaande ruimtethermostaat van de cv-ketel(die heb ik laten hangen) bijv ingesteld op 18gr.. de RMC thermostaat op 21gr,ketel schakeld dan bij als de wp het niet haald.....als het buiten boven 0gr is zet ik de cv kamer- thermostaat uit of heel laag bijv op 15gr.....de ketelthermostaat van cv-ketel heb ik laag staan op bijv 50gr(cv-ketel moduleerd dan terug)....zo werkt het goed bij mij....ik bepaal zelf of de CV-ketel aan of uit moet.....toen het koud was liet ik hem af en toe meelopen en dat werkte goed....ik heb het hele spul op nacht verlaging,morgens ff cv-ketel bij schakelen 0.5 uurtje( snel warm) en dan weer uit dan neemt de WP het weer helemaal over....alles omvattend cv -ketel staat bijna aan nooit behalve als het echt koud is dit jaar 2x voor gekomen(en als nood mocht de WP niet werken) ..verder gebruik ik de cv- ketel alleen voor warm tapwater
Ja dat kan ook. Ik heb nu een extra optie op de thermostaat van lg in het gebuikers menu waar ik dus de ketel van derden aan en uit kan zetten snel.. dus ik doe ook als het erg koud is even een half uur de cv ketel er bij aan en dan weer over op de wp.. maar het lijkt mij toch omdat het gekoppeld zit dat de cv ketel de ruimte temperatuur respecteert van de lg thermostaat. En dat is in mijn geval dus niet zo . Want zet ik de ketel van derden optie niet uit blijft hij ongeacht de temperatuur in huis vol gas draaien.. maar ik wacht op een antwoord van de installateur en LG

Acties:
  • +1 Henk 'm!

  • PeteSplit
  • Registratie: Oktober 2023
  • Laatst online: 13:23

PeteSplit

HN091MR.NK5 HU051MR.U44

Jgroothedde schreef op maandag 22 januari 2024 @ 11:56:
ik probeer de wp in te stellen op AI modus en dan met sensor water+lucht. Heeft iemand hier een soort handleiding voor met name voor de instellingen van luchtverwarming temperatuur wat doet deze precies en wat is de beste instelling? en de binnenlucht temperatuur voor auto modus? Wat doet deze en waar moet deze op staan? Ik stookte hiervoor op AI en dan op sensor water. Alleen dan is de WP erg onrustig en schiet steeds door zn hysterese van +4 waardoor hij steeds uit schakelt. Ik wil de temperatuur binnen zo rond de 21 graden.

Wanneer ik hem nu op lucht + water zet gebeurt er niks namelijk.
Je kunt een stooklijn instellen voor lucht (voor de temperatuur binnen is die dan altijd 21 graden).
Voor water kun je ook een stooklijn instellen, of een maximale temperatuur.

Als je dus de instelling zet op water+lucht, moet je ook de keuze maken voor water auto of max temperatuur. (Gebruikersmenu > Functie).
Deze functie is niet standaard.
Het kan worden geactiveerd, na het instellen van de water+lucht in de installatiemodus.
Dit kan per model verschillen.

In het installatie menu (Configuratie) stel je de keuze water+lucht in
In het gebruikers menu (Functie) stel je in wat temp. van water moet doen.

Stel WP in op Auto / AI
WP start als aan min hysterese van lucht is voldaan en daarna ook aan die van water.

Je kunt proberen de AI +1 te verhogen, om te zien of de WP aangaat.
Je zult waarschijnlijk de stooklijn en hysterese van water (en lucht) moeten aanpassen.

Installatie menu > Kamerverwarming
Hysteresis Verwarmingswater en Hysteresis Kamerlucht (Verwarming)

Stooklijn in Installatie menu > Automatische modus

Ik hoop dat het hiermee iets duidelijker is, maar de instelling van de WP is niet makkelijker.

Als je de RMC afstandsbediening gebruikt, is het mogelijk dat hier geen lucht temperatuur sensor in zit, als je een ouder model hebt, dan moet je een externe temperatuur sensor gebruiken.

Als jouw WP steeds door de hysterese van +4 gaat, kun je twee dingen doen.
Ik heb het volgende bij mij gedaan. Je kunt de temperatuur iets lager zetten, of je kunt de waterpomp iets sneller zetten (als je deze niet op optimaal hebt staan en alleen als je deze mogelijkheid hebt).

LG AWHP / ESPhome / GoodWe 4K-DT (5kWp) / Homewizard / Home Assistant


Acties:
  • 0 Henk 'm!

  • pure100100
  • Registratie: Augustus 2008
  • Laatst online: 09-09 19:07
tebogo schreef op zondag 21 januari 2024 @ 16:36:
[...]


Waar vind je deze versie?

Ik zie alleen maar de RMC versie, nu 3.06.7a.
In de ThinQ app zie ik Firmwareversie SAA42121706,0000CB1A.0

Update: ik zie het al, je bedoetl 3.06.4 ;)
Dat is de versie van de RMC. Die Firmware staat los van de firmware op de buitenunit.
De RMC geeft alleen maar weer wat er is ingesteld op de WP.
Nou met de versie die erop zat verbrak steeds de WiFi verbinding. 3064 is verder ok al heb ik het idee dat hij niet zonder bugs is. Ik moet de uitgaande water temperatuur boven de 40 graden zetten wil hij hem niet op 32 , 33 houden. Zeg ik hem op lucht water en 21 graden kamer temperatuur dan loopt hij wel rustig naar de 36 graden water. Heb alle instellingen al vaker doorgelopen maar kan de oorzaak niet vinden. LG moet over deze rariteit nog mailen maar al eerder ervaren dat ze ook niet alle ins en outs weten.

Acties:
  • 0 Henk 'm!

  • KarsS
  • Registratie: Juni 2022
  • Laatst online: 08:01
rickgevers schreef op maandag 22 januari 2024 @ 15:15:
[...]


Ja dat kan ook. Ik heb nu een extra optie op de thermostaat van lg in het gebuikers menu waar ik dus de ketel van derden aan en uit kan zetten snel.. dus ik doe ook als het erg koud is even een half uur de cv ketel er bij aan en dan weer over op de wp.. maar het lijkt mij toch omdat het gekoppeld zit dat de cv ketel de ruimte temperatuur respecteert van de lg thermostaat. En dat is in mijn geval dus niet zo . Want zet ik de ketel van derden optie niet uit blijft hij ongeacht de temperatuur in huis vol gas draaien.. maar ik wacht op een antwoord van de installateur en LG
Mij lijkt het logisch dat als de LG de opdracht krijgt de regie over te geven aan een "boiler van derden" dat hij er vanuit gaat dat die boiler ook zelf de temperatuur regeling doet.

Zo heb ik mijn oude CV ketel als back-up laten hangen inclusief de eigen thermostaat met "modulerende en zelf lerende eigenschappen (jawel, AI bestond 25 jaar geleden ook al :) ) De LG kan natuurlijk niet weten wat de externe externe ketel nodig heeft om z'n werk goed te kunnen doen.

Acties:
  • 0 Henk 'm!

  • montebaldo55
  • Registratie: December 2020
  • Laatst online: 27-02 00:45
En als we het onderstaande gaan meemaken?

https://www.rtvoost.nl/ni...-elke-winter-2-tot-3-keer

Vgl mij start onze LG toch niet automatisch weer op als de dip weg is?
Staan interessante tips bij van Enexis.
Blij dat ik destijds mijn 230v gewisseld heb met een 400v 3f
Niemand heeft de wetenschap wat er de komende jaren allemaal nog gaat gebeuren

[ Voor 13% gewijzigd door montebaldo55 op 22-01-2024 19:31 ]


Acties:
  • 0 Henk 'm!

  • pure100100
  • Registratie: Augustus 2008
  • Laatst online: 09-09 19:07
Dan wordt het hout stoken denk ik

Acties:
  • 0 Henk 'm!

  • Pokerphase
  • Registratie: Augustus 2006
  • Laatst online: 11-10 14:30
rickgevers schreef op maandag 22 januari 2024 @ 15:15:
[...]


Ja dat kan ook. Ik heb nu een extra optie op de thermostaat van lg in het gebuikers menu waar ik dus de ketel van derden aan en uit kan zetten snel.. dus ik doe ook als het erg koud is even een half uur de cv ketel er bij aan en dan weer over op de wp.. maar het lijkt mij toch omdat het gekoppeld zit dat de cv ketel de ruimte temperatuur respecteert van de lg thermostaat. En dat is in mijn geval dus niet zo . Want zet ik de ketel van derden optie niet uit blijft hij ongeacht de temperatuur in huis vol gas draaien.. maar ik wacht op een antwoord van de installateur en LG
Ik denk dat je hem op ‘mode’ handmatig hebt staan en niet auto. Als hij op auto staat zal hij aan de hand van buiten temperatuur de CV weer uitschakelen. Bij handmatig kan je onder gebruikersmenu - service de ketel van derden functie zelf schakelen.

Afbeeldingslocatie: https://tweakers.net/i/50U6IK-sV8PoUV1ZyRfufOCJEEA=/800x/filters:strip_icc():strip_exif()/f/image/Alyuw2AnDFd75EK8u5dO5XSN.jpg?f=fotoalbum_large

Acties:
  • 0 Henk 'm!

  • wfveennl
  • Registratie: Augustus 2003
  • Laatst online: 11-10 15:20
Mdpluimers schreef op zaterdag 20 januari 2024 @ 17:02:
[...]


Het is dus gewoon een instelling kom ik net achter:
Installateur>configuratie>gebruik de tankverwarmer moet staan op 'gebruik desinfecteren'

Waarden zoals aangegeven ook ingesteld, hij doet nu zoals verwacht :)
Doe je dit op de display van de binnen unit? Want ik kan daar geen "installateur optie vinden, of kan die verstopt zijn?

LG Therma V Split: binnen : HN091MR; buiten : HU071MR


Acties:
  • 0 Henk 'm!

  • wfveennl
  • Registratie: Augustus 2003
  • Laatst online: 11-10 15:20
tebogo schreef op zaterdag 20 januari 2024 @ 21:11:
Nieuwe LG HM093MR.U44 binnen gekregen. Komende woensdag hoop ik deze te kunnen plaatsen.

Alvast de RMC vervangen, van 3.06.6a naar 3.06.7a gegaan. Zal weinig uitmaken verwacht ik.
Is de firmware bij LG te downloaden?

LG Therma V Split: binnen : HN091MR; buiten : HU071MR


Acties:
  • 0 Henk 'm!

  • jschel
  • Registratie: September 2022
  • Laatst online: 11-10 11:41
montebaldo55 schreef op maandag 22 januari 2024 @ 19:21:
En als we het onderstaande gaan meemaken?

https://www.rtvoost.nl/ni...-elke-winter-2-tot-3-keer

Vgl mij start onze LG toch niet automatisch weer op als de dip weg is?
Staan interessante tips bij van Enexis.
Blij dat ik destijds mijn 230v gewisseld heb met een 400v 3f
Niemand heeft de wetenschap wat er de komende jaren allemaal nog gaat gebeuren
Nee helaas, na het wegvallen van een fase afgelopen zomer tijdens onze vakantie starte hij niet opnieuw op. Gelukkig vriest het niet in de zomer. Afgelopen week hadden wij een flinke dip op het net, de lampen gingen echt even uit in huis. Toen stopte hij met een CH14 error. Dat is flow gerelateerd… misschien dat de pomp even uit viel. Maar goed opnieuw starten deed hij natuurlijk niet. Dat zou te makkelijk zijn.

LG HM123MR | Goodwe GW8K-DT | Homeassistant | Gasloos


Acties:
  • 0 Henk 'm!

  • Mdpluimers
  • Registratie: Juli 2021
  • Laatst online: 11-10 23:52
wfveennl schreef op maandag 22 januari 2024 @ 20:06:
[...]


Doe je dit op de display van de binnen unit? Want ik kan daar geen "installateur optie vinden, of kan die verstopt zijn?
Op instellingen gaan staan, software versie onthouden, staat rechts onderin, pijltje omhoog 3 seconden seconden vasthouden, code = software versie invoeren, voila; installateursmenu.

Acties:
  • 0 Henk 'm!

  • Thijs90
  • Registratie: Maart 2023
  • Laatst online: 26-08 20:36
montebaldo55 schreef op maandag 22 januari 2024 @ 19:21:
En als we het onderstaande gaan meemaken?

https://www.rtvoost.nl/ni...-elke-winter-2-tot-3-keer

Vgl mij start onze LG toch niet automatisch weer op als de dip weg is?
Staan interessante tips bij van Enexis.
Blij dat ik destijds mijn 230v gewisseld heb met een 400v 3f
Niemand heeft de wetenschap wat er de komende jaren allemaal nog gaat gebeuren
Uitgaande van een worst case scenario. Wat doet de WP als er 1 fase wegvalt? Dus alleen L1, L2 of L3. Blijft de machine dan lopen op 2 fasen of zal hij zelf uitschakelen?

Acties:
  • 0 Henk 'm!

  • Thijs90
  • Registratie: Maart 2023
  • Laatst online: 26-08 20:36
PeteSplit schreef op donderdag 18 januari 2024 @ 11:41:
[...]


Bij mij gaat de WP (waterpomp) tijdens defrost, automatisch naar 100%.
Daarna gaat de WP (waterpomp) naar het ingestelde capaciteits % percentage.
Daarna gaat de WP (waterpomp) naar het ingestelde vaste debiet LPM (indien regeling op vast debiet staat)

[Afbeelding]
Ik zie voor mijn WP hetzelfde. 18 januari om 21.00 het ingestelde capaciteits % percentage naar 65% gezet en dan na de defrost (waarbij ik opstart in stille modus) schiet hij niet meer door naar 80Hz. Hierdoor (lijkt) de defrost ook uitgesteld te worden.

Afbeeldingslocatie: https://tweakers.net/i/jO2Yu27zhkfPFCPp7tqXyhVlGLc=/800x/filters:strip_exif()/f/image/m1oPx6a1HSMEUtoG1aE0yWbK.png?f=fotoalbum_large

Acties:
  • 0 Henk 'm!

  • Cees-JanH
  • Registratie: December 2017
  • Laatst online: 12:41
wfveennl schreef op maandag 22 januari 2024 @ 20:06:
[...]


Doe je dit op de display van de binnen unit? Want ik kan daar geen "installateur optie vinden, of kan die verstopt zijn?
Er is wel een filmpje, maar hoe we aan de juiste software komen :S

YouTube: LG Thermostat PREMTB100 software update procedure

Acties:
  • 0 Henk 'm!

  • tebogo
  • Registratie: Februari 2005
  • Laatst online: 11:18
wfveennl schreef op maandag 22 januari 2024 @ 20:12:
[...]


Is de firmware bij LG te downloaden?
Nope, helaas niet...

HM093MR.U44 (3.06.7a) i.c.m. Cordivari 180l buffervat / WH27S.F5 / GW5000-DT / 14 x Suntech STP310S-20/Wfhb


Acties:
  • 0 Henk 'm!

  • tebogo
  • Registratie: Februari 2005
  • Laatst online: 11:18
pure100100 schreef op maandag 22 januari 2024 @ 17:33:
[...]


Nou met de versie die erop zat verbrak steeds de WiFi verbinding. 3064 is verder ok al heb ik het idee dat hij niet zonder bugs is. Ik moet de uitgaande water temperatuur boven de 40 graden zetten wil hij hem niet op 32 , 33 houden. Zeg ik hem op lucht water en 21 graden kamer temperatuur dan loopt hij wel rustig naar de 36 graden water. Heb alle instellingen al vaker doorgelopen maar kan de oorzaak niet vinden. LG moet over deze rariteit nog mailen maar al eerder ervaren dat ze ook niet alle ins en outs weten.
dta probleem met temperatuur zien we ook op 3066

HM093MR.U44 (3.06.7a) i.c.m. Cordivari 180l buffervat / WH27S.F5 / GW5000-DT / 14 x Suntech STP310S-20/Wfhb


Acties:
  • 0 Henk 'm!

  • pure100100
  • Registratie: Augustus 2008
  • Laatst online: 09-09 19:07
Ik ga lg morgen hierover berichten want verder is t een super apparaat. Maar dit is een beetje jammer. Ik dacht eerst dat hij niet genoeg capaciteit heeft maar hij kan t makkelijk. Vreemde is wel dat wanneer ik de externe circulatie pomp uitzet hij wel het vat verwarmt naar de ingestelde temperatuur.

Acties:
  • +5 Henk 'm!

  • Jojan265
  • Registratie: Februari 2022
  • Nu online
AJvee schreef op vrijdag 12 januari 2024 @ 10:41:
[...]


[Afbeelding]

Het is sowieso al te laat als de vorstklep moet ingrijpen.
Zou dit iets kunnen zijn om een trigger te krijgen dat er iets mis gaat?
Ik heb zoiets aangeschaft:

Afbeeldingslocatie: https://tweakers.net/i/vN77-NMwRi7ZVoVvJ-sDky9rBU0=/800x/filters:strip_exif()/f/image/2nATyyx9WKwjqy93EnqHwcJI.png?f=fotoalbum_large

https://www.amazon.nl/dp/...o2ov_dt_b_product_details

Kwam er alleen achter dat er geen backup batterij meegeleverd werd. Die is uiteraard wel noodzakelijk als je hem wilt gebruiken voor het melden als de spanning uitvalt. Ik heb nergens kunnen vinden welke backup batterij er in hoort, behalve dan 3.7 V 1000 mAh. Dus vandaar maar op de gok deze besteld:

Afbeeldingslocatie: https://tweakers.net/i/gWFOlnhfqGr5CqCrP68G4Tjr8Uk=/800x/filters:strip_exif()/f/image/TY9fTAqbWLzaa1Pxq2JHiaKp.png?f=fotoalbum_large

https://www.amazon.nl/dp/...o2ov_dt_b_product_details

Gelukkig werkte deze perfect en ook het stekkertje past.

Ik heb het nu getest en het lijkt allemaal goed te werken. Dit is dan de melding welke je als SMS krijgt en hij belt ook nog:

Afbeeldingslocatie: https://tweakers.net/i/n3LVUqSV63kdCGN68G13y7qC6bI=/x800/filters:strip_icc():strip_exif()/f/image/cGaPkcEWRfF4EmGWPGNZ7Glf.jpg?f=fotoalbum_large

Ik ga de temperatuursensor bij de warmtepomp monteren, zodat je meteen weet wat de temperatuur is en of er schade kan ontstaan. Zo ja, dan zo snel mogelijk het probleem verhelpen of voor nood het water aftappen van de warmtepomp. Gelukkig heb ik afsluiters gemonteerd vlak bij de warmtepomp en tevens een drain- en beluchtingsafsluiter. Dit zou moeten voorkomen dat de warmtepomp stuk vriest. Het voordeel van dit systeem is, dat je ook gewekt wordt als het 's nachts gebeurd. Je kunt hem ook met een schakelaartje uitzetten of via SMS het doormelden in- en uitschakelen. Het melden is namelijk alleen interessant als er kans is op vorstschade.

Je moet er wel rekening mee houden dat de meeste prepaid SIM kaarten binnen een bepaalde periode gebruikt moeten worden (vaak 3 maanden of 6 maanden), omdat anders het nummer geblokkeerd wordt. Ik ga nu in HA een automatisering maken, die 1 maal per 4 maand even de spanning uitschakelt van de GSM melder als test en meteen het telefoonnummer van de SIM kaart in stand houdt.

[ Voor 9% gewijzigd door Jojan265 op 23-01-2024 10:02 ]

LG-HM071MR-U44 / SWW Hewalex PCWU 3.0 / PV SMA + Jinko 14 kWp / Kia e-Niro


Acties:
  • 0 Henk 'm!

  • AJvee
  • Registratie: April 2023
  • Laatst online: 13-12-2024
Jojan265 schreef op maandag 22 januari 2024 @ 22:49:
[...]

Ik heb zoiets aangeschaft:

[Afbeelding]

Kwam er alleen achter dat er geen backup batterij meegeleverd werd. Die is uiteraard wel noodzakelijk als je hem wilt gebruiken voor het melden als de spanning uitvalt. Ik heb nergens kunnen vinden welke backup batterij er in hoort, behalve dan 3.7 V 1000 mAh. Dus vandaar maar op de gok deze besteld:

[Afbeelding]

Gelukkig werkte deze perfect en ook het stekkertje past.

Ik heb het nu getest en het lijkt allemaal goed te werken. Dit is dan de melding welke je als SMS krijgt en hij belt ook nog:

[Afbeelding]

Ik ga de temperatuursensor bij de warmtepomp monteren, zodat je meteen weet wat de temperatuur is en of er schade kan ontstaan. Zo ja, dan zo snel mogelijk het probleem verhelpen of voor nood het water aftappen van de warmtepomp. Gelukkig heb ik afsluiters gemonteerd vlak bij de warmtepomp en tevens een drain- en beluchtingsafsluiter. Dit zou moeten voorkomen dat de warmtepomp stuk vriest. Het voordeel van dit systeem is, dat je ook gewekt wordt als het 's nachts gebeurd. Je kunt hem ook met een schakelaartje uitzetten of via SMS het doormelden in- en uitschakelen. Het melden is namelijk alleen interessant als er kans is op vorstschade.

Je moet er wel rekening mee houden dat de meeste prepaid SIM kaarten binnen een bepaalde periode gebruikt moeten worden (vaak 3 maanden of 6 maanden), omdat anders het nummer geblokkeerd wordt. Ik ga nu in HA een automatisering maken, die 1 maal per 4 maand even de spanning uitschakelt van de GSM melder als test en meteen het telefoonnummer van de SIM kaart in stand houdt.
Goed om te horen dat het werkt. Dit ga ik ook maar eens asap installeren. Slaapt toch beter.

Dank voor de uitgebreide uitleg

Acties:
  • 0 Henk 'm!

  • grootkarzijn
  • Registratie: Augustus 2020
  • Laatst online: 13-04 13:05
Jojan265 schreef op maandag 22 januari 2024 @ 22:49:
[...]

Ik heb zoiets aangeschaft:

[Afbeelding]

Kwam er alleen achter dat er geen backup batterij meegeleverd werd. Die is uiteraard wel noodzakelijk als je hem wilt gebruiken voor het melden als de spanning uitvalt. Ik heb nergens kunnen vinden welke backup batterij er in hoort, behalve dan 3.7 V 1000 mAh. Dus vandaar maar op de gok deze besteld:

[Afbeelding]

Gelukkig werkte deze perfect en ook het stekkertje past.

Ik heb het nu getest en het lijkt allemaal goed te werken. Dit is dan de melding welke je als SMS krijgt en hij belt ook nog:

[Afbeelding]

Ik ga de temperatuursensor bij de warmtepomp monteren, zodat je meteen weet wat de temperatuur is en of er schade kan ontstaan. Zo ja, dan zo snel mogelijk het probleem verhelpen of voor nood het water aftappen van de warmtepomp. Gelukkig heb ik afsluiters gemonteerd vlak bij de warmtepomp en tevens een drain- en beluchtingsafsluiter. Dit zou moeten voorkomen dat de warmtepomp stuk vriest. Het voordeel van dit systeem is, dat je ook gewekt wordt als het 's nachts gebeurd. Je kunt hem ook met een schakelaartje uitzetten of via SMS het doormelden in- en uitschakelen. Het melden is namelijk alleen interessant als er kans is op vorstschade.

Je moet er wel rekening mee houden dat de meeste prepaid SIM kaarten binnen een bepaalde periode gebruikt moeten worden (vaak 3 maanden of 6 maanden), omdat anders het nummer geblokkeerd wordt. Ik ga nu in HA een automatisering maken, die 1 maal per 4 maand even de spanning uitschakelt van de GSM melder als test en meteen het telefoonnummer van de SIM kaart in stand houdt.
Deze heb ik ook al eens bekeken.
Ook maar eens werk van maken.

LG HM123MR + 300L DHW boiler.


Acties:
  • 0 Henk 'm!

  • PeteSplit
  • Registratie: Oktober 2023
  • Laatst online: 13:23

PeteSplit

HN091MR.NK5 HU051MR.U44

Een plaatje hoe mijn WP nu (stabiel) draait.

Afbeeldingslocatie: https://tweakers.net/i/PLUT6pBqXoV27C918fv504DfqNI=/x800/filters:strip_exif()/f/image/Qa3HC00tm3OkKDeIb0IAkkTX.png?f=fotoalbum_large

Verbruik van de 5 kW WP vandaag was 12 kWh

LG AWHP / ESPhome / GoodWe 4K-DT (5kWp) / Homewizard / Home Assistant


Acties:
  • 0 Henk 'm!

  • kazemo
  • Registratie: Augustus 2022
  • Laatst online: 11-10 10:49
rickgevers schreef op maandag 22 januari 2024 @ 15:15:
[...]


Ja dat kan ook. Ik heb nu een extra optie op de thermostaat van lg in het gebuikers menu waar ik dus de ketel van derden aan en uit kan zetten snel.. dus ik doe ook als het erg koud is even een half uur de cv ketel er bij aan en dan weer over op de wp.. maar het lijkt mij toch omdat het gekoppeld zit dat de cv ketel de ruimte temperatuur respecteert van de lg thermostaat. En dat is in mijn geval dus niet zo . Want zet ik de ketel van derden optie niet uit blijft hij ongeacht de temperatuur in huis vol gas draaien.. maar ik wacht op een antwoord van de installateur en LG
:? ik denk dat het niet gaat met RMC ruimtethermostaat de cv ketel uitschakelen(moet dus echt met ruimte thermostaat van de cv-ketel zelf)...inschakelen wel op buiten temperatuur bijv -7 met WP(ketel van derde no contact) je kan je afvragen wat heeft dat dan voor nut?..hij schakeld niet meer uit of buitentemp. moet stijgen!......als je installateur wel een goede oplossing vind hoor ik het graag!

mijn oude nefit cv-ketel met bij behorende thermostaat heeft dus wel een perfecte regeling(werkt al jaren perfect)...daar zou LG nog wat van kunnen leren.(is nederlands/duitse bosch techniek)

[ Voor 14% gewijzigd door kazemo op 23-01-2024 10:01 ]


Acties:
  • 0 Henk 'm!

  • jschel
  • Registratie: September 2022
  • Laatst online: 11-10 11:41
pure100100 schreef op maandag 22 januari 2024 @ 22:38:
Ik ga lg morgen hierover berichten want verder is t een super apparaat. Maar dit is een beetje jammer. Ik dacht eerst dat hij niet genoeg capaciteit heeft maar hij kan t makkelijk. Vreemde is wel dat wanneer ik de externe circulatie pomp uitzet hij wel het vat verwarmt naar de ingestelde temperatuur.
Gebruik je optimal flow? Als dat zo is zou je de flow ook eens vast kunnen zetten. De vaste flow zou ik niet te laag kiezen. Het aantal l/m is afhankelijk van het vermogen van je WP. Voor 12kW is dat 25l/m en hoger.

Ook aan de afgifte kant moet je de flow niet te laag kiezen. De afgifte is een functie van de gemiddelde van de heen en retour temperatuur. Dus kleinere dT meer afgifte. Ik heb de flow aan beide kanten ongeveer gelijk staan. Maar dat lukt niet altijd. Als je te dun pijp werk hebt gaat alles suizen en dat wil je natuurlijk ook niet.

LG HM123MR | Goodwe GW8K-DT | Homeassistant | Gasloos


Acties:
  • 0 Henk 'm!

  • jschel
  • Registratie: September 2022
  • Laatst online: 11-10 11:41
Thijs90 schreef op maandag 22 januari 2024 @ 20:38:
[...]


Uitgaande van een worst case scenario. Wat doet de WP als er 1 fase wegvalt? Dus alleen L1, L2 of L3. Blijft de machine dan lopen op 2 fasen of zal hij zelf uitschakelen?
Helaas zou mooi zijn maar schakelt uit met een foutcode die je geloof ik alleen met een power cycle kunt resetten. Een beetje idioot eigenlijk. Er staat iets in de handleiding over een fase volgorde controle die de WP doet maar dat is voor een volledig inverter gestuurde WP helemaal niet belangrijk. Volgens mij is dit allemaal erfgoed uit de goede ouwe tijd van direct net gekoppelde inductie motoren. Dat ding zou zich makkelijk moeten kunnen herstarten. Maar goed nu zitten we er mee, maar in de winter opletten dus!

LG HM123MR | Goodwe GW8K-DT | Homeassistant | Gasloos


Acties:
  • 0 Henk 'm!

  • Wolly
  • Registratie: Januari 2001
  • Niet online
Jojan265 schreef op maandag 22 januari 2024 @ 22:49:
[...]

Ik heb zoiets aangeschaft:

[Afbeelding]

Kwam er alleen achter dat er geen backup batterij meegeleverd werd. Die is uiteraard wel noodzakelijk als je hem wilt gebruiken voor het melden als de spanning uitvalt. Ik heb nergens kunnen vinden welke backup batterij er in hoort, behalve dan 3.7 V 1000 mAh. Dus vandaar maar op de gok deze besteld:

[Afbeelding]

Gelukkig werkte deze perfect en ook het stekkertje past.

Ik heb het nu getest en het lijkt allemaal goed te werken. Dit is dan de melding welke je als SMS krijgt en hij belt ook nog:

[Afbeelding]

Ik ga de temperatuursensor bij de warmtepomp monteren, zodat je meteen weet wat de temperatuur is en of er schade kan ontstaan. Zo ja, dan zo snel mogelijk het probleem verhelpen of voor nood het water aftappen van de warmtepomp. Gelukkig heb ik afsluiters gemonteerd vlak bij de warmtepomp en tevens een drain- en beluchtingsafsluiter. Dit zou moeten voorkomen dat de warmtepomp stuk vriest. Het voordeel van dit systeem is, dat je ook gewekt wordt als het 's nachts gebeurd. Je kunt hem ook met een schakelaartje uitzetten of via SMS het doormelden in- en uitschakelen. Het melden is namelijk alleen interessant als er kans is op vorstschade.

Je moet er wel rekening mee houden dat de meeste prepaid SIM kaarten binnen een bepaalde periode gebruikt moeten worden (vaak 3 maanden of 6 maanden), omdat anders het nummer geblokkeerd wordt. Ik ga nu in HA een automatisering maken, die 1 maal per 4 maand even de spanning uitschakelt van de GSM melder als test en meteen het telefoonnummer van de SIM kaart in stand houdt.
Zou je de linkjes naar de artikelen willen toevoegen?

Acties:
  • 0 Henk 'm!

  • tebogo
  • Registratie: Februari 2005
  • Laatst online: 11:18
jschel schreef op dinsdag 23 januari 2024 @ 08:41:
[...]


Gebruik je optimal flow? Als dat zo is zou je de flow ook eens vast kunnen zetten. De vaste flow zou ik niet te laag kiezen. Het aantal l/m is afhankelijk van het vermogen van je WP. Voor 12kW is dat 25l/m en hoger.

Ook aan de afgifte kant moet je de flow niet te laag kiezen. De afgifte is een functie van de gemiddelde van de heen en retour temperatuur. Dus kleinere dT meer afgifte. Ik heb de flow aan beide kanten ongeveer gelijk staan. Maar dat lukt niet altijd. Als je te dun pijp werk hebt gaat alles suizen en dat wil je natuurlijk ook niet.
Ik draai al maanden 17l/m met een 12kW, maar eerlijk is eerlijk, het is wel krap aan ;)

HM093MR.U44 (3.06.7a) i.c.m. Cordivari 180l buffervat / WH27S.F5 / GW5000-DT / 14 x Suntech STP310S-20/Wfhb


Acties:
  • +1 Henk 'm!

  • Jojan265
  • Registratie: Februari 2022
  • Nu online
Wolly schreef op dinsdag 23 januari 2024 @ 09:10:
[...]


Zou je de linkjes naar de artikelen willen toevoegen?
Ik heb de linkjes toegevoegd in mijn bericht met de plaatjes.

https://gathering.tweaker...message/77897304#77897304

[ Voor 14% gewijzigd door Jojan265 op 23-01-2024 10:03 ]

LG-HM071MR-U44 / SWW Hewalex PCWU 3.0 / PV SMA + Jinko 14 kWp / Kia e-Niro


Acties:
  • 0 Henk 'm!

  • AJvee
  • Registratie: April 2023
  • Laatst online: 13-12-2024
Wolly schreef op dinsdag 23 januari 2024 @ 09:10:
[...]


Zou je de linkjes naar de artikelen willen toevoegen?
https://www.amazon.nl/Tem...itval%2Caps%2C101&sr=8-19

Ik heb net deze besteld. Battery included vlgs de beschrijving. Ff afwachten of de batterij ook daadwerkelijk geleverd wordt.

Acties:
  • 0 Henk 'm!

  • kazemo
  • Registratie: Augustus 2022
  • Laatst online: 11-10 10:49
https://www.amazon.nl/dp/...dt_b_product_details&th=1

ik ga zelf backup heater bouwen met deze 3kw 3x1kw appart aan te sluiten

ik heb hem gekregen ziet er goed uit....of hij goed werkt is ff afwachten

[ Voor 53% gewijzigd door kazemo op 23-01-2024 10:20 ]


Acties:
  • 0 Henk 'm!

  • montebaldo55
  • Registratie: December 2020
  • Laatst online: 27-02 00:45
@Jojan265
Die temperatuur bewaking is een goed idee.
Kun je uitleggen wat je nu precies wilt meten?
Is er een losse sensor bij of is hij ingebouwd
Je schrijft:

Ik ga de temperatuursensor bij de warmtepomp monteren, zodat je meteen weet wat de temperatuur is en of er schade kan ontstaan.

Acties:
  • 0 Henk 'm!

  • Jojan265
  • Registratie: Februari 2022
  • Nu online
montebaldo55 schreef op dinsdag 23 januari 2024 @ 10:26:
@Jojan265
Die temperatuur bewaking is een goed idee.
Kun je uitleggen wat je nu precies wilt meten?
Is er een losse sensor bij of is hij ingebouwd
Je schrijft:

Ik ga de temperatuursensor bij de warmtepomp monteren, zodat je meteen weet wat de temperatuur is en of er schade kan ontstaan.
Het apparaat wordt geleverd met een losse temperatuursensor. Deze ga ik inbouwen bij de warmtepomp. Zoals je in mijn bericht kunt zien, stuurt de GSM melder bij een spanningsuitval ook meteen de temperatuur mee. Als de temperatuur aangeeft dat het nog ver genoeg boven 0 graden is, hoef ik niet meteen in de auto te stappen om problemen te voorkomen.

LG-HM071MR-U44 / SWW Hewalex PCWU 3.0 / PV SMA + Jinko 14 kWp / Kia e-Niro


Acties:
  • 0 Henk 'm!

  • montebaldo55
  • Registratie: December 2020
  • Laatst online: 27-02 00:45
Dank, nu is het duidelijk.
Ga ook eens op onderzoek uit.
Ik heb er al extra 3 sensoren zitten.
Aanv Retour Buitentemp
Lees ik via WiFi uit in Home Ass
Is daar niet iets te bedenken dat HA een melding stuurt?

Acties:
  • 0 Henk 'm!

  • Jojan265
  • Registratie: Februari 2022
  • Nu online
montebaldo55 schreef op dinsdag 23 januari 2024 @ 11:38:
Dank, nu is het duidelijk.
Ga ook eens op onderzoek uit.
Ik heb er al extra 3 sensoren zitten.
Aanv Retour Buitentemp
Lees ik via WiFi uit in Home Ass
Is daar niet iets te bedenken dat HA een melding stuurt?
Succes als de volledige spanning weg is.

LG-HM071MR-U44 / SWW Hewalex PCWU 3.0 / PV SMA + Jinko 14 kWp / Kia e-Niro


Acties:
  • 0 Henk 'm!

  • SalexSun
  • Registratie: December 2017
  • Laatst online: 13:33
kazemo schreef op dinsdag 23 januari 2024 @ 10:11:
https://www.amazon.nl/dp/...dt_b_product_details&th=1

ik ga zelf backup heater bouwen met deze 3kw 3x1kw appart aan te sluiten

ik heb hem gekregen ziet er goed uit....of hij goed werkt is ff afwachten
Ziet er goed uit. Dat gwn in een pijpnippel met t-stuk en 90gr bocht?

Weet je of dit een goed/bekend merk is?

Als ik het goed begrijp(?):
Kan dus op 1fase of 3fase en kan de LG in twee stappen schakelen. Bijv
stap 1: 1element = 1kW
stap 2: 2elementen = 2kW
Combi is 3kW

[ Voor 15% gewijzigd door SalexSun op 23-01-2024 11:54 ]

LG monobloc s 5kW U44, 3kWp zuid, Model 3 SR+


Acties:
  • 0 Henk 'm!

  • jvanderkroon
  • Registratie: Juni 2006
  • Nu online
@montebaldo55 alleen bij stroomuitval is er ook de kans dat Homeassistant niet meer online is. Je kan wel een clouddienst er aan plakken die wanneer je server x minuten niet reageert een sms stuurt. Dan kan je verder wel via Homeassistant de waarschuwingen laten lopen voor wanneer er wel stroom is maar de groep van de WP er uit klapt of water temperaturen te laag zijn etc.

Zit zelf nu een hybride vorm te zoeken waar Ha meldingen doet wanneer via Modbus een error komt of bepaalde sensors unavailable zijn. Wanneer Ha offline is wil ik een buzzer die batterij gevoed is laten afgaan. Moet ik uiteraard wel thuis zijn maar dat is meestal wel het geval.

Die batterij oplossing wordt dan een usb kabeltje in de server, wanneer stroom uitvalt gaat de relay op het NC contact en daar hangt een 9V batterij en buzzer aan.

LG-HM051MR-U44 | Daalderop DUO 50l | 1500 WP Zuid | gasloos '23


Acties:
  • 0 Henk 'm!

  • Speedener
  • Registratie: September 2000
  • Laatst online: 09:47
pure100100 schreef op maandag 22 januari 2024 @ 22:38:
Ik ga lg morgen hierover berichten want verder is t een super apparaat. Maar dit is een beetje jammer. Ik dacht eerst dat hij niet genoeg capaciteit heeft maar hij kan t makkelijk. Vreemde is wel dat wanneer ik de externe circulatie pomp uitzet hij wel het vat verwarmt naar de ingestelde temperatuur.
Wij hebben dit probleem ook. LG is zelfs bij ons langs geweest. LG Service monteur op locatie had ook geen idee waar 't aan ligt. Alleen rond de 50 graden gewenste water temp uit, en pompinstelling op 5graden delta lijkt de pomp richting de 37 graden te gaan. We (incl. installateur) zijn nog steeds aan het wachten op een oplossing/feedback van LG...

LG Therma V Split WP: HU143MA.U33-HN1636M NK5


Acties:
  • 0 Henk 'm!

  • pure100100
  • Registratie: Augustus 2008
  • Laatst online: 09-09 19:07
Speedener schreef op dinsdag 23 januari 2024 @ 12:26:
[...]

Wij hebben dit probleem ook. LG is zelfs bij ons langs geweest. LG Service monteur op locatie had ook geen idee waar 't aan ligt. Alleen rond de 50 graden gewenste water temp uit, en pompinstelling op 5graden delta lijkt de pomp richting de 37 graden te gaan. We (incl. installateur) zijn nog steeds aan het wachten op een oplossing/feedback van LG...
dank voor de update. wil je het posten zodra het opgelost is? ben erg benieuwd !

Acties:
  • +1 Henk 'm!

  • Speedener
  • Registratie: September 2000
  • Laatst online: 09:47
pure100100 schreef op dinsdag 23 januari 2024 @ 12:43:
[...]


dank voor de update. wil je het posten zodra het opgelost is? ben erg benieuwd !
Absoluut. Ik hoop op een oplossing (snel) :/

LG Therma V Split WP: HU143MA.U33-HN1636M NK5


Acties:
  • +1 Henk 'm!

  • kazemo
  • Registratie: Augustus 2022
  • Laatst online: 11-10 10:49
SalexSun schreef op dinsdag 23 januari 2024 @ 11:49:
[...]


Ziet er goed uit. Dat gwn in een pijpnippel met t-stuk en 90gr bocht?

Weet je of dit een goed/bekend merk is?

Als ik het goed begrijp(?):
Kan dus op 1fase of 3fase en kan de LG in twee stappen schakelen. Bijv
stap 1: 1element = 1kW
stap 2: 2elementen = 2kW
Combi is 3kW
:) ja kan je gewoon in pijpnippel monteren 1,5 duims(het zelfde idee als je zelf eerder al liet zien) ik heb er een aanleg thermostaat bij besteld(die zit er niet op) kost 18euro
kan op 3fase in ster..of op 230v op 1kw,2kw of 3kw is een kwestie hoe je de bruggen legt
ze verkopen ook zwaardere is niet raadzaam ivm hoofdzekering(en)

ik bouw het in een vierkantkoker denk ik,van 6x6cm hebben de elementen meer plaats(is een kwestie van wat laswerk(wat moffen oplassen)

kwaliteit dat moet ik afwachten het ziet er goed uit ( deze komen uit /slowakeije),er zijn ook goedkopere te koop op amazone(dat heb ik maar niet gedaan) pools/chinees?....niet droog uitproberen
daar kan die niet tegen!

Acties:
  • 0 Henk 'm!

  • bassa91
  • Registratie: Januari 2024
  • Laatst online: 21-03 23:06
Ik zie veel ervaringsdeskundige hier voorbij komen. Komende weken gaan zij onze warmtepomp 9 kW met boiler aansluiten.

Toch vind ik het altijd wel verstandig om door iemand anders het schema te laten controleren.

Is er iemand die eens een blik wilt werpen op ons schema? Installateurs geven toch vaak tegenstrijdige berichten (eigen belang bij kosten?). Stuur me gerust een berichtje

Acties:
  • +2 Henk 'm!

  • AppieK
  • Registratie: April 2022
  • Laatst online: 09-10 15:56
bassa91 schreef op dinsdag 23 januari 2024 @ 13:40:
Ik zie veel ervaringsdeskundige hier voorbij komen. Komende weken gaan zij onze warmtepomp 9 kW met boiler aansluiten.

Toch vind ik het altijd wel verstandig om door iemand anders het schema te laten controleren.

Is er iemand die eens een blik wilt werpen op ons schema? Installateurs geven toch vaak tegenstrijdige berichten (eigen belang bij kosten?). Stuur me gerust een berichtje
Als er wat jou betreft niets op tegen is, dan gewoon hier het schema delen. Eventueel censureren. Er zijn genoeg experts die er een blik op willen werpen en zo is het leerzaam voor iedereen.

LG Therma V HM091MR.U44


Acties:
  • +1 Henk 'm!

  • oxfordpelican
  • Registratie: Februari 2003
  • Laatst online: 07:18
@paQ Je hebt wel eens verteld dat bij het updaten van de firmware van de pcb een apparaat werd gebruikt wat lijkt op een voice recorder.

Was het dit apparaat in deze video?

https://youtu.be/OG6TzIDm6Y4?si=MtbuBCqmLRkKaFfO

Edit:
Link naar lgparts: https://lgparts.com/products/cjt30000002

Edit2:
Installateurs kunnen via deze portal firmware downloaden voor deze software rewriter tool:
https://www.lgklimaat.nl/service/gsfs-service-platform/

In deze video duidelijker uitgelegd hoe dat ongeveer werkt:
https://youtu.be/KKLJw6zeMKo?si=8g54UJJzT72DABmW

[ Voor 46% gewijzigd door oxfordpelican op 23-01-2024 19:31 ]


Acties:
  • 0 Henk 'm!

  • pure100100
  • Registratie: Augustus 2008
  • Laatst online: 09-09 19:07
De vraag is of een fw update een verbetering is

Acties:
  • 0 Henk 'm!

  • oxfordpelican
  • Registratie: Februari 2003
  • Laatst online: 07:18
pure100100 schreef op dinsdag 23 januari 2024 @ 19:45:
De vraag is of een fw update een verbetering is
Geen idee, ik weet niet welke fw updates er nu zijn en welke er in de toekomst nog gaan komen.
Maar ik vind het interessant om te weten hoe dit eventueel zelf te doen is.

Acties:
  • 0 Henk 'm!

  • pure100100
  • Registratie: Augustus 2008
  • Laatst online: 09-09 19:07
Mee eens. Ik heb er een wifi dongle ingedaan maar de wp updaten doet hij helaas niet

Acties:
  • +2 Henk 'm!

  • paQ
  • Registratie: Augustus 2001
  • Nu online
oxfordpelican schreef op dinsdag 23 januari 2024 @ 18:59:
@paQ Je hebt wel eens verteld dat bij het updaten van de firmware van de pcb een apparaat werd gebruikt wat lijkt op een voice recorder.

Was het dit apparaat in deze video?

https://youtu.be/OG6TzIDm6Y4?si=MtbuBCqmLRkKaFfO

Edit:
Link naar lgparts: https://lgparts.com/products/cjt30000002

Edit2:
Installateurs kunnen via deze portal firmware downloaden voor deze software rewriter tool:
https://www.lgklimaat.nl/service/gsfs-service-platform/

In deze video duidelijker uitgelegd hoe dat ongeveer werkt:
https://youtu.be/KKLJw6zeMKo?si=8g54UJJzT72DABmW
Dat was het apparaatje idd

Ik doe niet aan bijgeloof. Dat brengt ongeluk.


Acties:
  • 0 Henk 'm!

  • paQ
  • Registratie: Augustus 2001
  • Nu online
pure100100 schreef op dinsdag 23 januari 2024 @ 19:55:
Mee eens. Ik heb er een wifi dongle ingedaan maar de wp updaten doet hij helaas niet
nee, dat moet echt on board

Ik doe niet aan bijgeloof. Dat brengt ongeluk.


Acties:
  • +1 Henk 'm!

  • PeteSplit
  • Registratie: Oktober 2023
  • Laatst online: 13:23

PeteSplit

HN091MR.NK5 HU051MR.U44

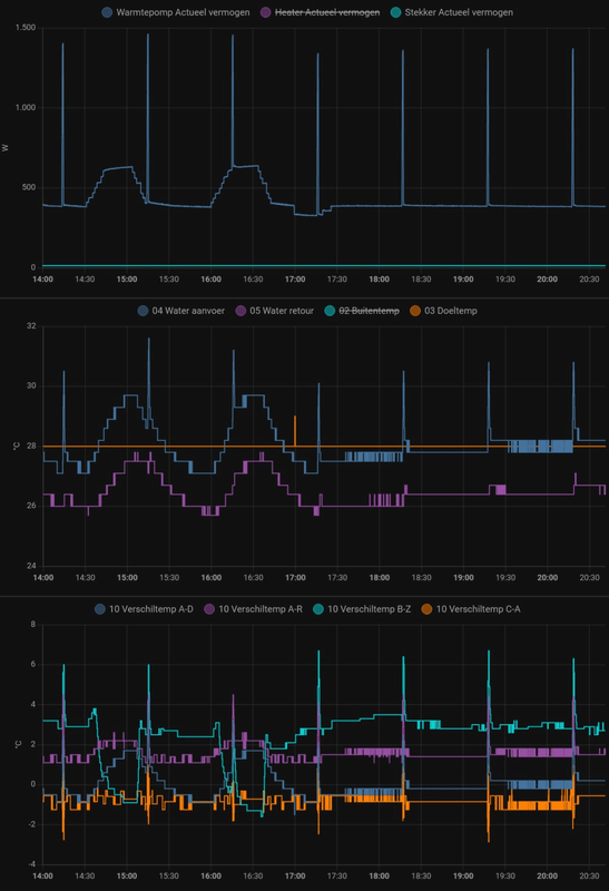
Gisteren mijn grafieken misschien gezien. Vandaag nog eens enkele, want door de oil return cycles (olie terug fietsen) ging de aanvoer temperatuur een graad omlaag. Toen dacht ik om 17uur, dan zet ik de WP maar een graad hoger. Na een halve minuut bedacht ik me weer. Eerst eens kijken wat de WP gaat doen met die oil return cycles en zie het resultaat. Gaat de WP toch op 12 Hz (ca. 400 W) een rechte lijn trekken.

Afbeeldingslocatie: https://tweakers.net/i/YCuWimhXAWyCw3f8KXf4E801hRU=/x800/filters:strip_exif()/f/image/7H9D5qndDMbnEWhwYquLSQuC.png?f=fotoalbum_large

De WP kan het dus wel...

LG AWHP / ESPhome / GoodWe 4K-DT (5kWp) / Homewizard / Home Assistant


Acties:
  • 0 Henk 'm!

  • pure100100
  • Registratie: Augustus 2008
  • Laatst online: 09-09 19:07
Ik las eens dat hij na 2 minuten pas een wijziging doorvoert maar dat is dus niet zo

Acties:
  • 0 Henk 'm!

  • BernieW
  • Registratie: Februari 2017
  • Laatst online: 12:25
Jojan265 schreef op zondag 21 januari 2024 @ 14:48:
Inmiddels weer een stukje verder gekomen met de puzzel m.b.t. het plotseling hoog optoeren van de compressor. Vannacht was het weer zover en had ik gelukkig de LGMV nog op recording staan:

[Afbeelding]

[Afbeelding]

[Afbeelding]

Mijn theorie is nu als volgt:

Doordat de condensatietemperatuur ca. 12 K boven de Ta temperatuur is opgelopen voor ca. 10 min., gaat de WP ervan uit, dat er te weinig warmteoverdracht mogelijk is in de warmtewisselaar. Om de warmteoverdracht weer te verbeteren wordt er wat koudemiddel gesuppleerd middels het openen van de EEV (om drukverlaging te creëren, zodat injectie mogelijk wordt) en het 4 sec. eerder openen van het injectie ventiel V1 EEV voor ca. 4 min. Doordat de target van de hogedruk niet wordt verlaagd (wellicht had dit wel gemoeten), vindt de WP dat de compressor flink moet optoeren. De EEV regelt echter langzaam terug (net als bij een normale start) wat ervoor zorgt dat de hoge inverter snelheid een tijdje aanhoudt. Doordat ik automatisch de "Stille modus" inschakel (5 min. boven 40 Hz) beperk ik de inverter snelheid tot 36 Hz. Dit zorgt ervoor dat de Ta niet te hoog wordt met een Thermo Off tot gevolg. Ik had dus de "Stille modus" weer kunnen uitschakelen na ca. 17 min. net als bij een normale start. Dat heb ik nu dus ook in HA ingebouwd.

Voorzichtige conclusie:

Het is zeker noodzakelijk dat er koudemiddel wordt ge-injecteerd, alleen zijn de zuid-Koreaanse kabouters vergeten om de Target van de Hoge druk mee te verlagen. Ondanks dat de warmteoverdracht meteen verbetert is (Ta gaat meteen mee omhoog na injectie), wordt er nog steeds verwacht dat er een hogere druk noodzakelijk is. Dit laatste is naar mijn mening niet het geval en dus niet gehoeven en had gemakkelijk voorkomen kunnen worden door de Target mee te verlagen met het openen van de EEV's.
Heb jij het ook wel eens gehad met vast debiet en pomp capaciteit op dezelfde waarde als het debiet? Als de regelaar door een dergelijke instelling beperkt wordt, zou je immers een daling van Taanvoer verwachten.
Maar aan de andere kant, hoe nu verder? Met jouw LGMV metingen lijkt het een bug in de firmware.
En de is volgende vraag, kent LG dit al en heeft men het al opgelost? Als het ook voor LG nieuw is, is de vraag wanneer is LG van plan om de R32 versies uit te faseren, oftewel wordt er nog geinvesteerd in updates?

Acties:
  • 0 Henk 'm!

  • AJvee
  • Registratie: April 2023
  • Laatst online: 13-12-2024
PeteSplit schreef op dinsdag 23 januari 2024 @ 20:52:
Gisteren mijn grafieken misschien gezien. Vandaag nog eens enkele, want door de oil return cycles (olie terug fietsen) ging de aanvoer temperatuur een graad omlaag. Toen dacht ik om 17uur, dan zet ik de WP maar een graad hoger. Na een halve minuut bedacht ik me weer. Eerst eens kijken wat de WP gaat doen met die oil return cycles en zie het resultaat. Gaat de WP toch op 12 Hz (ca. 400 W) een rechte lijn trekken.

[Afbeelding]

De WP kan het dus wel...
Zeer bijzonder dit gedrag.

Acties:
  • 0 Henk 'm!

  • Konijnenbats
  • Registratie: November 2018
  • Laatst online: 26-07 23:46
montebaldo55 schreef op vrijdag 19 januari 2024 @ 19:51:
@Konijnenbats
Onderstaand schema had ik dan voor ogen.
Komt van Warmtepompweetjes.
Bedoel jij dit ook?
Qua T stukken leidingen moet dit te doen zijn.
[Afbeelding]
Ja exact!

Acties:
  • 0 Henk 'm!

  • Konijnenbats
  • Registratie: November 2018
  • Laatst online: 26-07 23:46
Jgroothedde schreef op zondag 21 januari 2024 @ 15:50:
kun je trouwens een nieuwe binnenuit met nieuwere software versie kopen voor je warmtepomp?
Welk type heb je een 33?

Acties:
  • 0 Henk 'm!

  • Konijnenbats
  • Registratie: November 2018
  • Laatst online: 26-07 23:46
grootkarzijn schreef op maandag 22 januari 2024 @ 23:30:
[...]


Deze heb ik ook al eens bekeken.
Ook maar eens werk van maken.
Is het niet makkelijker om met een simpele generator een element aan te sturen en de systeem Pomp. Die maakt genoeg stroming door je wp (die dan niks doet) wel warm te houden.

Ik het zelf een Inverter generator die zelf start met druk op knop. Ben nog bezig dat dit automatisch gaat bij net uitval langer dan 5 minuten.
Wifi netwerk en bepaalde stopcontacten in huis blijven hoe dan ook hoog door ups, is bedoeling dat generator dat dan overneemt.

Een dikkere versie zou ook de 1 fase wp kunnen draaien maar die van mij trekt dat net niet.

Tip zorg dat er synthetische Benzine in zit. "Gewone " gaat om.

Nee ben geen prepper of zo, vind het gewoon leuk om te maken ;)

Acties:
  • 0 Henk 'm!

  • Sil-vur
  • Registratie: November 2011
  • Laatst online: 30-09 18:33
PeteSplit schreef op dinsdag 23 januari 2024 @ 20:52:
Gisteren mijn grafieken misschien gezien. Vandaag nog eens enkele, want door de oil return cycles (olie terug fietsen) ging de aanvoer temperatuur een graad omlaag. Toen dacht ik om 17uur, dan zet ik de WP maar een graad hoger. Na een halve minuut bedacht ik me weer. Eerst eens kijken wat de WP gaat doen met die oil return cycles en zie het resultaat. Gaat de WP toch op 12 Hz (ca. 400 W) een rechte lijn trekken.

[Afbeelding]

De WP kan het dus wel...
Zie je bij jou ook een relatie met de buiten temperatuur?
Ik heb oscillaties of zaagtand bij een oplopende buitentemperatuur bij laag vermogen.
Stijgende of gelijkwaardig buitentemperatuur geeft bij mij olie return cycles. Hier zit dan vrijwel precies een uur tussen.

Acties:
  • 0 Henk 'm!

  • paQ
  • Registratie: Augustus 2001
  • Nu online
pure100100 schreef op dinsdag 23 januari 2024 @ 21:11:
Ik las eens dat hij na 2 minuten pas een wijziging doorvoert maar dat is dus niet zo
ook wel eens 22 min

Ik doe niet aan bijgeloof. Dat brengt ongeluk.


Acties:
  • 0 Henk 'm!

  • AppieK
  • Registratie: April 2022
  • Laatst online: 09-10 15:56
Even een vraag voor de verwarmingsinstallatie van een bekende/familielid.

Zelf heb ik +/- 80 m2 vloerverwarming waar de LG rechtstreeks op is aangesloten plus nog wat radiatoren op de bovenverdieping. Hierdoor geen buffervat en dit bleek ook niet nodig.

Nu was dit familielid ook wel gecharmeerd van de LG als oplossing voor het verwarmen van zijn huis. Echter heeft hij beneden 4 forse T33 radiatoren en boven 2 T22 radiatoren. De 4 T33 staan altijd open, boven niet altijd. Is bij deze installatie een buffervat nodig, misschien niet voor verwarmen maar wel voor defrosts? En zo ja, waar kan ik berekenen hoe groot deze moet zijn?

LG Therma V HM091MR.U44


Acties:
  • 0 Henk 'm!

  • pure100100
  • Registratie: Augustus 2008
  • Laatst online: 09-09 19:07
Het blijft een goochel doos

Acties:
  • +1 Henk 'm!

  • PeteSplit
  • Registratie: Oktober 2023
  • Laatst online: 13:23

PeteSplit

HN091MR.NK5 HU051MR.U44

Sil-vur schreef op dinsdag 23 januari 2024 @ 23:21:
[...]

Zie je bij jou ook een relatie met de buiten temperatuur?
Ik heb oscillaties of zaagtand bij een oplopende buitentemperatuur bij laag vermogen.
Stijgende of gelijkwaardig buitentemperatuur geeft bij mij olie return cycles. Hier zit dan vrijwel precies een uur tussen.
Ik denk soms van wel, totdat het een keer niet zo is. Van de oil return cycles (orc) dacht ik dat deze alleen rond de 10 graden buitentemperatuur te voorschijn kwamen. Ik heb ze niet eerder zo gezien, misschien omdat ze zich verstoppen in de oscillaties.

Deze dagen ging de buiten temperatuur van 5 graden naar 14 graden. De orc's begonnen ongeveer bij 9 graden en zijn rond de 14 graden niet gestopt.

Vandaag rond 9 uur was de aanvoer temperatuur gezakt en is de compressor naar 17Hz gegaan, misschien het einde van de bijna rechte lijn (10 - 12 Hz ongeveer 320 - 400 W).

Afbeeldingslocatie: https://tweakers.net/i/db6Q_GdDgEnOQ2QfhlP-d1RAQzo=/800x/filters:strip_exif()/f/image/VE6jt4EEkvAL3rYrY6TXoZNw.png?f=fotoalbum_large

LG AWHP / ESPhome / GoodWe 4K-DT (5kWp) / Homewizard / Home Assistant


Acties:
  • 0 Henk 'm!

  • tebogo
  • Registratie: Februari 2005
  • Laatst online: 11:18
Ik zie geen oil returns, al vanaf 03:00 strak ;) Afbeeldingslocatie: https://tweakers.net/i/o_QQaKwHUEMPtpTCzLO7nqLvJ50=/800x/filters:strip_exif()/f/image/OJj89LY3rET3mYAISR8XWZxt.png?f=fotoalbum_large

HM093MR.U44 (3.06.7a) i.c.m. Cordivari 180l buffervat / WH27S.F5 / GW5000-DT / 14 x Suntech STP310S-20/Wfhb


Acties:
  • +1 Henk 'm!

  • Jojan265
  • Registratie: Februari 2022
  • Nu online
tebogo schreef op woensdag 24 januari 2024 @ 12:50:
Ik zie geen oil returns, al vanaf 03:00 strak ;) [Afbeelding]
Zet "stille modus" maar eens langer dan een uur uit.

LG-HM071MR-U44 / SWW Hewalex PCWU 3.0 / PV SMA + Jinko 14 kWp / Kia e-Niro


Acties:
  • 0 Henk 'm!

  • Casper de Boer
  • Registratie: Juni 2010
  • Laatst online: 07-10 13:35
Jojan265 schreef op woensdag 24 januari 2024 @ 12:59:
[...]

Zet "stille modus" maar eens langer dan een uur uit.
Dat ga ik eens proberen, heb nog nooit een "oil return" spike gezien.
(draai eigenlijk altijd op stille modus)

LG-HM123MR-U34 | LG-G12WL (ARTCOOL Stylist) | Orcon HRC-500 MaxComfort | 4.160 WP Oost-West


Acties:
  • 0 Henk 'm!

  • SjaakPeer
  • Registratie: Februari 2021
  • Laatst online: 09:43
Casper de Boer schreef op woensdag 24 januari 2024 @ 13:02:
[...]


Dat ga ik eens proberen, heb nog nooit een "oil return" spike gezien.
(draai eigenlijk altijd op stille modus)
Same here, met 12 kW,3f model

Acties:
  • 0 Henk 'm!

  • AJvee
  • Registratie: April 2023
  • Laatst online: 13-12-2024
AJvee schreef op maandag 22 januari 2024 @ 22:54:
[...]


Goed om te horen dat het werkt. Dit ga ik ook maar eens asap installeren. Slaapt toch beter.

Dank voor de uitgebreide uitleg
Afbeeldingslocatie: https://tweakers.net/i/as1Nju9X5M0roYsHoClgt-TUXf0=/x800/filters:strip_icc():strip_exif()/f/image/zUFLJaS7iKWPeGbXP6uUrnQj.jpg?f=fotoalbum_large

Batterij is bijgeleverd. Nu nog een sim-kaart scoren en dan installeren.
Zou mooi zijn als hij berichten kan versturen vanuit de warmtepomp anders moet ik hem in een waterdichte kast plaatsen.

Acties:
  • +3 Henk 'm!

  • Jojan265
  • Registratie: Februari 2022
  • Nu online
AJvee schreef op woensdag 24 januari 2024 @ 19:25:
[...]

[Afbeelding]

Batterij is bijgeleverd. Nu nog een sim-kaart scoren en dan installeren.
Zou mooi zijn als hij berichten kan versturen vanuit de warmtepomp anders moet ik hem in een waterdichte kast plaatsen.
Ik heb hem in een kastje aan de andere kant van de muur (binnenin de garage) geplaatst en via een 12V voeding (welke ook al gebruikt werd voor de modbus gateway) aangesloten. Deze 12V voeding zit op dezelfde voeding als de warmtepomp.

Afbeeldingslocatie: https://tweakers.net/i/ViYrvAiinJBFTnDWQmt2E__DsJY=/800x/filters:strip_icc():strip_exif()/f/image/gpQRP9jP8qxa2rjLa08qT8TS.jpg?f=fotoalbum_large

LG-HM071MR-U44 / SWW Hewalex PCWU 3.0 / PV SMA + Jinko 14 kWp / Kia e-Niro


Acties:
  • 0 Henk 'm!

  • AJvee
  • Registratie: April 2023
  • Laatst online: 13-12-2024
Jojan265 schreef op woensdag 24 januari 2024 @ 19:31:
[...]

Ik heb hem in een kastje aan de andere kant van de muur (binnenin de garage) geplaatst en via een 12V voeding (welke ook al gebruikt werd voor de modbus gateway) aangesloten. Deze 12V voeding zit op dezelfde voeding als de warmtepomp.

[Afbeelding]
Netjes. Dat is ook een optie.
Kan ik de kabel van de temperatuur sensor ongestraft verlengen? Ik heb iets van 4 meter nodig.

Acties:
  • +2 Henk 'm!

  • paQ
  • Registratie: Augustus 2001
  • Nu online
AJvee schreef op woensdag 24 januari 2024 @ 19:41:
[...]


Netjes. Dat is ook een optie.
Kan ik de kabel van de temperatuur sensor ongestraft verlengen? Ik heb iets van 4 meter nodig.
ik heb hem hier gewoon een meter of.... 10? verlengd... met deurbel draad van Hornbach :+

Ik doe niet aan bijgeloof. Dat brengt ongeluk.


Acties:
  • 0 Henk 'm!

  • montebaldo55
  • Registratie: December 2020
  • Laatst online: 27-02 00:45
Hier een link naar een leaflet van de LG R290
Kan er nog geen prijs van vinden

https://we.tl/t-R6igsUiPyf

Heb hem op We transfer gezet anders lukte het mij niet. Wellicht iemand anders wel?

[ Voor 28% gewijzigd door montebaldo55 op 24-01-2024 20:52 ]


Acties:
  • 0 Henk 'm!

  • saabfanatic
  • Registratie: September 2022
  • Laatst online: 08-10 14:23
Wat is de reden waarom de LG warmtepompen relatief een stuk goedkoper zijn dan andere merken, vaak zelfs goedkoper dan bijv. Gree of Midea?

zie bijvoorbeeld: https://comfortklimaat.nl...-warmtepomp-lg-hm163m-u34

of

https://aircotogo.nl/prod...mp-lg-hm163mr-u34-3-phase

Acties:
  • 0 Henk 'm!

  • BernieW
  • Registratie: Februari 2017
  • Laatst online: 12:25
montebaldo55 schreef op woensdag 24 januari 2024 @ 20:50:
Hier een link naar een leaflet van de LG R290
Kan er nog geen prijs van vinden

https://we.tl/t-R6igsUiPyf

Heb hem op We transfer gezet anders lukte het mij niet. Wellicht iemand anders wel?
Prijslijst staat gewoon op de site van LG NL, is hier al een aantal keren langgeweest. Zorg wel dat je stevig zit als je de file opent. En je hebt een buiten plus binnen unit nodig.

Acties:
  • 0 Henk 'm!

  • PeteSplit
  • Registratie: Oktober 2023
  • Laatst online: 13:23

PeteSplit

HN091MR.NK5 HU051MR.U44

saabfanatic schreef op woensdag 24 januari 2024 @ 21:37:
Wat is de reden waarom de LG warmtepompen relatief een stuk goedkoper zijn dan andere merken, vaak zelfs goedkoper dan bijv. Gree of Midea?

zie bijvoorbeeld: https://comfortklimaat.nl...-warmtepomp-lg-hm163m-u34

of

https://aircotogo.nl/prod...mp-lg-hm163mr-u34-3-phase
'Oude' modellen, er zijn al nieuwere versies, dus gewoon een uitverkoop...

LG AWHP / ESPhome / GoodWe 4K-DT (5kWp) / Homewizard / Home Assistant


Acties:
  • +1 Henk 'm!

  • wrapper83
  • Registratie: Maart 2012
  • Laatst online: 10:15
Hallo,

Hier even een update van mijn DHW boiler vat dat met de LG wordt verwarmt. Dacht ohja misschien eens checken hoe de anode er bij "hangt" nou dat was wel even schikken;-) Had deze staat niet verwacht:

Afbeeldingslocatie: https://tweakers.net/i/EtAvyHmCZadqUC7sesgGJGG9QSA=/x800/filters:strip_icc():strip_exif()/f/image/xSFYETzuytgHuou0wveJCdMk.jpg?f=fotoalbum_large

Uitleg hoeft volgens mij niet welke ik er uit heb gehaald... Heeft iemand ervaring wat normaal is of eventueel of ik mijn vat ergens moet aarden ofzo?

LG HM091MR.U44 - OEG 300liter 516005190 warmte wisselaar boiler - Solaredge / Growatt 4800 kWh


Acties:
  • 0 Henk 'm!

  • tebogo
  • Registratie: Februari 2005
  • Laatst online: 11:18
tebogo schreef op zaterdag 20 januari 2024 @ 21:11:
Nieuwe LG HM093MR.U44 binnen gekregen. Komende woensdag hoop ik deze te kunnen plaatsen.

Alvast de RMC vervangen, van 3.06.6a naar 3.06.7a gegaan. Zal weinig uitmaken verwacht ik.
Woensdag wordt zaterdag om logistieke redenen.
De 12kW al wel los gekoppeld. De 9kW staat al op z’n voeten.
Zaterdag worden ze omgewisseld, nu maar even 2 dagen op CVAfbeeldingslocatie: https://tweakers.net/i/k_xUh5tyD4yT9840-qsSiQzwSQ4=/800x/filters:strip_icc():strip_exif()/f/image/9rdoKTIyGwpIuMHgUkYYXtC2.jpg?f=fotoalbum_large

Afbeeldingslocatie: https://tweakers.net/i/iwdrdK7YN_IGrvITker2iv3oaqI=/x800/filters:strip_icc():strip_exif()/f/image/5rc7GhRhq0WcfNdPgBr3pMDw.jpg?f=fotoalbum_large

Afbeeldingslocatie: https://tweakers.net/i/lQwU0MNXosrM7eSEZ0AAxNdzyes=/x800/filters:strip_icc():strip_exif()/f/image/Z2UgbWc0bTfpo6JOYV2kuQrI.jpg?f=fotoalbum_large

Afbeeldingslocatie: https://tweakers.net/i/PyowjaPAELOcoH1S8u5f4aQcXNY=/800x/filters:strip_icc():strip_exif()/f/image/9em70rqdlUBhrQOunG4ByVno.jpg?f=fotoalbum_large

Afbeeldingslocatie: https://tweakers.net/i/0lzHCuSuXE6ydKWeyT-aM32XhKQ=/x800/filters:strip_icc():strip_exif()/f/image/P3K20KCzmkoOhQ6y04sln50y.jpg?f=fotoalbum_large

HM093MR.U44 (3.06.7a) i.c.m. Cordivari 180l buffervat / WH27S.F5 / GW5000-DT / 14 x Suntech STP310S-20/Wfhb


Acties:
  • 0 Henk 'm!

  • KarsS
  • Registratie: Juni 2022
  • Laatst online: 08:01
@wrapper83 Whow, dat is wel heel snel weg gecorrodeerd lijkt mij! Is het een geëmailleerde boiler?

Ik heb er verder geen ervaring mee maar er van uit gaande dat je geen beschadigingen in het emaille hebt zou ik denken dat er iets met de buizen of koppelingen niet lekker zit op het gebied van "galvanische spanning".

Acties:
  • +1 Henk 'm!

  • Kip
  • Registratie: September 2004
  • Niet online

Kip

saabfanatic schreef op woensdag 24 januari 2024 @ 21:37:
Wat is de reden waarom de LG warmtepompen relatief een stuk goedkoper zijn dan andere merken, vaak zelfs goedkoper dan bijv. Gree of Midea?

zie bijvoorbeeld: https://comfortklimaat.nl...-warmtepomp-lg-hm163m-u34

of

https://aircotogo.nl/prod...mp-lg-hm163mr-u34-3-phase
Dit is inderdaad een goede vraag, en ik heb ook niet het volledige antwoord. Bij sommige warmtepompen is een elektrisch verwarmingselement inbegrepen, terwijl dit niet het geval is bij de LG-modellen. Als ik een vergelijking maak, lijken de Haier- en Gree-monoblocks qua prijs vergelijkbaar met die van LG, terwijl de splint-varianten duurder zijn.

Andere merken zijn aanzienlijk duurder. Misschien proberen ze marktaandeel te veroveren door lagere prijzen aan te bieden, mogelijk dankzij efficiënte productie in Korea.

Wat betreft de componenten, ik heb niet het idee dat er bezuinigd is. Er wordt een goede waterpomp gebruikt en een compressor van LG zelf. Een groot positief eigenschap is hoe ver terug de LG warmtepompen kunnen regelen. Dit is wel fijn voor het comfortgevoel. Een nadeel is dat de regeling soms vreemde dingen doet en uitschiet. Op de looks na, zou ik zo weer een LG kopen.

Andere merken zijn soms re-brands zijn van Chinese modellen. (Bosch?)

Pardon my dutch


Acties:
  • 0 Henk 'm!

  • freakaleek
  • Registratie: Juli 2014
  • Laatst online: 10:35
montebaldo55 schreef op woensdag 24 januari 2024 @ 20:50:
Hier een link naar een leaflet van de LG R290
Kan er nog geen prijs van vinden

https://we.tl/t-R6igsUiPyf

Heb hem op We transfer gezet anders lukte het mij niet. Wellicht iemand anders wel?
Hier de leaflet: https://www.lgklimaat.nl/...nobloc-leaflet-online.pdf

Ik kan alleen nog geen verdere specs vinden omtrent modulatie.
Mocht iemand dat hebben gevonden hoor ik het graag.

Acties:
  • +1 Henk 'm!

  • Casper de Boer
  • Registratie: Juni 2010
  • Laatst online: 07-10 13:35
freakaleek schreef op donderdag 25 januari 2024 @ 10:55:
[...]


Hier de leaflet: https://www.lgklimaat.nl/...nobloc-leaflet-online.pdf

Ik kan alleen nog geen verdere specs vinden omtrent modulatie.
Mocht iemand dat hebben gevonden hoor ik het graag.
In deze posts kan je nog wat meer informatie vinden over de R290versie:
https://gathering.tweaker...message/77289390#77289390

https://gathering.tweaker...message/77291364#77291364

LG-HM123MR-U34 | LG-G12WL (ARTCOOL Stylist) | Orcon HRC-500 MaxComfort | 4.160 WP Oost-West


Acties:
  • +2 Henk 'm!

  • AJvee
  • Registratie: April 2023
  • Laatst online: 13-12-2024
AppieK schreef op woensdag 24 januari 2024 @ 09:40:
Even een vraag voor de verwarmingsinstallatie van een bekende/familielid.

Zelf heb ik +/- 80 m2 vloerverwarming waar de LG rechtstreeks op is aangesloten plus nog wat radiatoren op de bovenverdieping. Hierdoor geen buffervat en dit bleek ook niet nodig.

Nu was dit familielid ook wel gecharmeerd van de LG als oplossing voor het verwarmen van zijn huis. Echter heeft hij beneden 4 forse T33 radiatoren en boven 2 T22 radiatoren. De 4 T33 staan altijd open, boven niet altijd. Is bij deze installatie een buffervat nodig, misschien niet voor verwarmen maar wel voor defrosts? En zo ja, waar kan ik berekenen hoe groot deze moet zijn?
Ik weet niet wat het minimale systeem volume moet zijn, Staat wel ergens in de handleiding volgens mij.

Ik gebruik de LG 9kw om met radiatoren het huis te verwarmen. Ik heb een buffer in serie geplaatst van 50 liter. Totale inhoud zal iets van 120 - 130 liter zijn. Bij een defrost zakt de watertemperatuur tot ~ 29 graden. Dit met een doeltemperatuur van 35 graden bij een buitentemperatuur van 0 graden. Het zakken van de aanvoer temperatuur tijdens een defrost is niet storend.

Weet niet of je hier wat mee kunt.

Acties:
  • +1 Henk 'm!

  • gerlag
  • Registratie: Oktober 2001
  • Laatst online: 07:51
AppieK schreef op woensdag 24 januari 2024 @ 09:40:
Even een vraag voor de verwarmingsinstallatie van een bekende/familielid.

Zelf heb ik +/- 80 m2 vloerverwarming waar de LG rechtstreeks op is aangesloten plus nog wat radiatoren op de bovenverdieping. Hierdoor geen buffervat en dit bleek ook niet nodig.

Nu was dit familielid ook wel gecharmeerd van de LG als oplossing voor het verwarmen van zijn huis. Echter heeft hij beneden 4 forse T33 radiatoren en boven 2 T22 radiatoren. De 4 T33 staan altijd open, boven niet altijd. Is bij deze installatie een buffervat nodig, misschien niet voor verwarmen maar wel voor defrosts? En zo ja, waar kan ik berekenen hoe groot deze moet zijn?
Wij draaien bijna vergelijkbaar. Geen buffer, wel een script in Home assistent dat er voor zorgt dat de wp de pieken na opstart, defrost en oil return kan pareren. Typische defrost hieronder. Je merkt binnen niks van de korte temperatuurval van het water. .

Afbeeldingslocatie: https://tweakers.net/i/RVIF76pDEZBJWX1AS_TyyNTwj2I=/800x/filters:strip_exif()/f/image/jwzLWf32HoXouLbevSpMUFlA.png?f=fotoalbum_large

Toevallig vandaag een 'koude' herstart nadat het water er deels even uit was geweest. Dan zie je m'n script in actie. Setpoint wordt maar een graadje boven de nog lage watertemperatuur gehouden met als effect dat de WP heel rustig opstart.
Afbeeldingslocatie: https://tweakers.net/i/UZhJCFkuhU5JWJBcDoHMrpTkxYc=/800x/filters:strip_exif()/f/image/xv9Ex09D4dyd0psb8r2J6Nwk.png?f=fotoalbum_large

[ Voor 17% gewijzigd door gerlag op 25-01-2024 18:48 ]

9kW U44


Acties:
  • 0 Henk 'm!

  • Groen
  • Registratie: Juli 2022
  • Laatst online: 07-10 20:43
Ik ben even benieuwd naar jullie instellingen van 'Pump setting in heating'. Dit bepaalt hoe lang de pomp draait om te checken of er warmtevraag is.

Ik heb een buffervat waaruit een externe thermostaat (en pomp) warmte halen. Ik zou het dus prima vinden dat de LG om het uur (of langer?) checkt of het buffervat verwarmd moet worden. Op een stookseizoen zou dit zo'n 400 kWh schelen.

Maar hoe zit het dan met de leidingen naar de WP toe. Gaan deze niet bevriezen omdat het water dan een uur stil staat?

LG-HM123MR.U34 / LG-WH27S.F5 / 1245 Wp (zuid)


Acties:
  • 0 Henk 'm!

  • jvanderkroon
  • Registratie: Juni 2006
  • Nu online
Ben wel benieuwd hoe je aan die 400 kWh komt @Groen. Dat zijn heel veel minuten die de pomp moet draaien voordat je daar aan zit. In de echt koude maanden neem ik aan dat je toch al runs maakt die dagen achter elkaar doorgaan. In het voor en na seizoen heb je wel `onnodige` pomp runs maar in die tijd kan je de setting aanpassen naar 1 keer per uur. Dan heb je toch geen vorst en geen risico meer op bevriezing.

LG-HM051MR-U44 | Daalderop DUO 50l | 1500 WP Zuid | gasloos '23


Acties:
  • 0 Henk 'm!

  • PeteSplit
  • Registratie: Oktober 2023
  • Laatst online: 13:23

PeteSplit

HN091MR.NK5 HU051MR.U44

Groen schreef op vrijdag 26 januari 2024 @ 09:24:
Ik ben even benieuwd naar jullie instellingen van 'Pump setting in heating'. Dit bepaalt hoe lang de pomp draait om te checken of er warmtevraag is.

Ik heb een buffervat waaruit een externe thermostaat (en pomp) warmte halen. Ik zou het dus prima vinden dat de LG om het uur (of langer?) checkt of het buffervat verwarmd moet worden. Op een stookseizoen zou dit zo'n 400 kWh schelen.

Maar hoe zit het dan met de leidingen naar de WP toe. Gaan deze niet bevriezen omdat het water dan een uur stil staat?
Afbeeldingslocatie: https://tweakers.net/i/yE8ic17IfZ3N7n8NyMrSqetCnuk=/full-fit-in/4920x3264/filters:max_bytes(3145728):no_upscale():strip_icc():fill(white):strip_exif()/f/image/9VPlqliebphvIWOTnNd6A5P6.jpg?f=user_large

Als je kiest voor de tijdsinstelling, dan kun je de pomp een uur laten lopen en/of een uur laten stilstaan.
Deze pomp instelling werkt alleen als de warmtepomp is afgeslagen, omdat de ingestelde warmte is bereikt (of overschreden, hysteresis thermo off). Tijdens de pomp pauze gaat deze niet meer aan. Als de pomp weer gaat lopen en de temperatuur onder de hysteresis is, gaat de WP weer opstarten en eventueel ook defrosten.

LG AWHP / ESPhome / GoodWe 4K-DT (5kWp) / Homewizard / Home Assistant


Acties:
  • +1 Henk 'm!

  • Kenwood960
  • Registratie: December 2021
  • Laatst online: 10:01
PeteSplit schreef op vrijdag 26 januari 2024 @ 11:32:
[...]


[Afbeelding]

Als je kiest voor de tijdsinstelling, dan kun je de pomp een uur laten lopen en/of een uur laten stilstaan.
Deze pomp instelling werkt alleen als de warmtepomp is afgeslagen, omdat de ingestelde warmte is bereikt (of overschreden, hysteresis thermo off). Tijdens de pomp pauze gaat deze niet meer aan. Als de pomp weer gaat lopen en de temperatuur onder de hysteresis is, gaat de WP weer opstarten en eventueel ook defrosten.
Die instelling staat los van het anti Vries protocol.

Als het te koud wordt gaat hij vanzelf beginnen circuleren

Acties:
  • 0 Henk 'm!

  • Cees-JanH
  • Registratie: December 2017
  • Laatst online: 12:41
Wie gaat mij op weg helpen, ik probeer de LG via modbus uit te lezen:

-boardje van @AUijtdehaag met (één van) de laatste @paQ , https://github.com/fonske...e/main/LG/lilygo-t7-s3-V2

-Home assistant op Raspberry Pi, daarop ESPhome add on

-RMC op master, twee dipswitches op 1 gezet

Krijg verbinding maar loop vast op boardtype..dus geen verbinding met LG

Hoe nu verder, welk script zet ik in ESPhome

Acties:
  • 0 Henk 'm!

  • PeteSplit
  • Registratie: Oktober 2023
  • Laatst online: 13:23

PeteSplit

HN091MR.NK5 HU051MR.U44

Kenwood960 schreef op vrijdag 26 januari 2024 @ 14:44:
[...]

Die instelling staat los van het anti Vries protocol.

Als het te koud wordt gaat hij vanzelf beginnen circuleren
Anti vries protocol werkt alleen als de WP uitgeschakeld is (en antivries in scherm rmc, bij mijn WP)
Defrost werkt alleen als de WP ingeschakeld is (en ontdooiing in scherm rmc, bij mijn WP)
Als de WP ingeschakeld is maar niet verwarmt (Compressor uit, pomp in pauze) dan geen defrost (bij mij)

LG AWHP / ESPhome / GoodWe 4K-DT (5kWp) / Homewizard / Home Assistant


Acties:
  • 0 Henk 'm!

  • Groen
  • Registratie: Juli 2022
  • Laatst online: 07-10 20:43
jvanderkroon schreef op vrijdag 26 januari 2024 @ 11:24:
Ben wel benieuwd hoe je aan die 400 kWh komt @Groen. Dat zijn heel veel minuten die de pomp moet draaien voordat je daar aan zit. In de echt koude maanden neem ik aan dat je toch al runs maakt die dagen achter elkaar doorgaan. In het voor en na seizoen heb je wel `onnodige` pomp runs maar in die tijd kan je de setting aanpassen naar 1 keer per uur. Dan heb je toch geen vorst en geen risico meer op bevriezing.
Ja, zoveel zal het inderdaad niet schelen. Ik ben het bierviltje alweer kwijt, maar die 400 was een halfjaar lang 2/1 i.p.v. 2/58 (165W en 15W). Maar inderdaad geen rekening gehouden met de tijd dat de WP sowieso al draait.

LG-HM123MR.U34 / LG-WH27S.F5 / 1245 Wp (zuid)


Acties:
  • +1 Henk 'm!

  • Casper de Boer
  • Registratie: Juni 2010
  • Laatst online: 07-10 13:35
Ik zit net de exposantenlijst van de VSK2024 door te scrollen maar LG staat er dit jaar niet bij helaas....
Had nog wel eens willen zien welke innovaties ze op de planning hadden staan.
https://www.vsk.nl/bezoekers/exposanten-2024/

LG-HM123MR-U34 | LG-G12WL (ARTCOOL Stylist) | Orcon HRC-500 MaxComfort | 4.160 WP Oost-West


Acties:
  • 0 Henk 'm!

  • AUijtdehaag
  • Registratie: Oktober 2006
  • Niet online
@Cees-JanH
Wellicht deze eens proberen?
Die is ook voor de lilygo T7 (bordje V2)
https://github.com/fonske...ain/LG_thermaV_logic.yaml

PVOutput Github - Div ESP TK: MHI - Clack - Marstek


Acties:
  • 0 Henk 'm!

  • SalexSun
  • Registratie: December 2017
  • Laatst online: 13:33
Gisterenavond even gecontroleerd of de vorstbeveiliging in energy state 1 (off) in werking treedt. Dit lijkt toch niet het geval te zijn.
Tbuiten: 5
Tin/Tout: 15
Pomp interval: nvt vanwege energy state 1

De waterpomp bleef uit sinds energy state 1 actief werd. Zodra ik verwarmingsbedrijf op de rmc met de aan/uit knop uitschakelde kwam er meteen antifreezing in het scherm en begon de waterpomp met intervallen te draaien.


Dit lijkt er zelfs op dat de vorstbeveiliging enkel in werking treedt wanneer verwarmingsbedrijf via de rmc (of thermostaat) is uitgeschakeld. Dus ook niet wanneer verwarmingsbedrijf is ingeschakeld, maar de compressor uit is vanwege Tout thermo off op hysterese! In dat geval zorgt de pomp interval weliswaar voor vorstbeveiliging, maar alleen wanneer je die niet te lang zet.

Het kan natuurlijk dat de vorstbeveiliging alsnog in werking treedt wanneer de Tin/Tout onder een bepaalde grens komt, maar met 15 graden zat ik daar wss nog ver vanaf

LG monobloc s 5kW U44, 3kWp zuid, Model 3 SR+


Acties:
  • +1 Henk 'm!

  • pure100100
  • Registratie: Augustus 2008
  • Laatst online: 09-09 19:07
tebogo schreef op zondag 21 januari 2024 @ 14:43:
[...]

Vreemd model dan! Dan in elk device hard het up-adres instellen , en dhcp uitzetten.
de nieuwe kpn routers hebben heel veel beperkingen idd, ding vervangen door een draytek is een goeie optie. dan heb je alle vrijheid en meteen ook een vpn mogelijkheid (handig voor de computer nerds zoals ikke)

Acties:
  • +1 Henk 'm!

  • Cees-JanH
  • Registratie: December 2017
  • Laatst online: 12:41
Excuus voor late reactie, ik was naar het theater.

Inmiddels via tablet contact met de wifi van het board, via de browser naar esp-wp-control.local gegaan en dan kwam ik op pagina met beschikbare wifi. Mijn eigen netwerk geselecteerd en wachtwoord ingevoerd.

Voila _/-\o_ online!

Acties:
  • 0 Henk 'm!

  • Groen
  • Registratie: Juli 2022
  • Laatst online: 07-10 20:43
SalexSun schreef op zaterdag 27 januari 2024 @ 08:27:
[...]


Gisterenavond even gecontroleerd of de vorstbeveiliging in energy state 1 (off) in werking treedt. Dit lijkt toch niet het geval te zijn.
Tbuiten: 5
Tin/Tout: 15
Pomp interval: nvt vanwege energy state 1

De waterpomp bleef uit sinds energy state 1 actief werd. Zodra ik verwarmingsbedrijf op de rmc met de aan/uit knop uitschakelde kwam er meteen antifreezing in het scherm en begon de waterpomp met intervallen te draaien.


Dit lijkt er zelfs op dat de vorstbeveiliging enkel in werking treedt wanneer verwarmingsbedrijf via de rmc (of thermostaat) is uitgeschakeld. Dus ook niet wanneer verwarmingsbedrijf is ingeschakeld, maar de compressor uit is vanwege Tout thermo off op hysterese! In dat geval zorgt de pomp interval weliswaar voor vorstbeveiliging, maar alleen wanneer je die niet te lang zet.

Het kan natuurlijk dat de vorstbeveiliging alsnog in werking treedt wanneer de Tin/Tout onder een bepaalde grens komt, maar met 15 graden zat ik daar wss nog ver vanaf
Ik had 'm vannacht op een uur staan, en inderdaad. Ondanks dat het best fris werd zag ik tussendoor geen extra activiteit.

Ik heb trouwens 'Antivries' ook nog nooit in het display zien staan. Dat zal dan waarschijnlijk alleen actief worden als de WP uitgeschakeld is. Voorlopig zet ik de instelling voor de zekerheid weer op 5 minuten.

Afbeeldingslocatie: https://tweakers.net/i/alHP9atUCAnEYFGXLpEv-rO9dxA=/800x/filters:strip_exif()/f/image/gLBXBNW5vg7EIYkBUonrP9zq.png?f=fotoalbum_large

LG-HM123MR.U34 / LG-WH27S.F5 / 1245 Wp (zuid)

Pagina: 1 ... 137 ... 182 Laatste