LG Therma (Monoblock) warmtepompen topic - Deel 1

Pagina: 1 ... 129 ... 182 Laatste
Acties:

Onderwerpen


Acties:
  • 0 Henk 'm!

  • montebaldo55
  • Registratie: December 2020
  • Laatst online: 27-02 00:45
@123Arjan
Zijn er al.prijzen bekend van de R290 9kw?
Ik zie ze namelijk niet.
Van 12kw naar 9kw met 3 F kan momenteel met gesloten beurs wrs zelfs positief saldo.
Plek is geen issue. Heb hem ingebouwd.
Geluid wel: zou er verschil zitten tussen 12kW met dubbele fan of de 9KW met 1 fan maar dan wel weer verbeterde Silent model

Acties:
  • 0 Henk 'm!

  • montebaldo55
  • Registratie: December 2020
  • Laatst online: 27-02 00:45
Sorry. Dubbel geplaatst zie ik nu l

[ Voor 90% gewijzigd door montebaldo55 op 03-01-2024 17:58 ]


Acties:
  • 0 Henk 'm!

  • 123Arjan
  • Registratie: Maart 2022
  • Laatst online: 20:49
Reken maar 50% bij de monoblock r32 op, denk dat je dan redelijk in de buurt zit van de r290 prijzen

Acties:
  • 0 Henk 'm!

  • BernieW
  • Registratie: Februari 2017
  • Laatst online: 21:51
montebaldo55 schreef op woensdag 3 januari 2024 @ 17:55:
@123Arjan
Zijn er al.prijzen bekend van de R290 9kw?
Ik zie ze namelijk niet.
Van 12kw naar 9kw met 3 F kan momenteel met gesloten beurs wrs zelfs positief saldo.
Plek is geen issue. Heb hem ingebouwd.
Geluid wel: zou er verschil zitten tussen 12kW met dubbele fan of de 9KW met 1 fan maar dan wel weer verbeterde Silent model
Zie de post van @hwopereis van een tijdje geleden: link

Wel zelf even de optelsom maken voor binnen en buiten uint bij de hydro splits ;) Totaal prijs is van en ander niveau dan van de monoblocs.

Acties:
  • 0 Henk 'm!

  • montebaldo55
  • Registratie: December 2020
  • Laatst online: 27-02 00:45
Dank voor alle input.
Keuze is vrij simpel onderhand.
Rest nog 1 vraag en dat is het geluid:
Is er iets te zeggen over een 12kW ten opzichte van de nieuwe 9kW 3F R32?

Acties:
  • 0 Henk 'm!

  • Mdpluimers
  • Registratie: Juli 2021
  • Laatst online: 11-10 23:52
Ik heb sinds vandaag een LG Therma V 9kW draaien. Het is een 1 fase 9kW model, 4e generatie. Hij voorziet in verwarming via radiatoren en vloerverwarming, en moet SWW doen.
Nu kon ik SWW niet aan de praat krijgen. Dipswitch 3 op bank SW2 staat ingeschakeld, dat moet verwarming + SWW betekenen.
Ik had wel SWW in het menu maar kon SWW niet inschakelen. Ik heb de dipswitch maar eens uit gezet, opgestart, weer aangezet, weer opnieuw opgestart.

Nu ben ik een deel van het menu helemaal kwijt! SWW staat er ook niet meer tussen. Ik heb de warmtepomp al een keer aan en uit gehad (10 minuten uit), maar het lijkt niet te wijzigen.
Weerstandsmeting over de dipswitchbank laat ook zien dat de dipswitch ingeschakeld is.

Iemand een tip wat nu te doen? Wou morgen wel graag warm water hebben :-).

Acties:
  • 0 Henk 'm!

  • 123Arjan
  • Registratie: Maart 2022
  • Laatst online: 20:49
montebaldo55 schreef op woensdag 3 januari 2024 @ 20:50:
Dank voor alle input.
Keuze is vrij simpel onderhand.
Rest nog 1 vraag en dat is het geluid:
Is er iets te zeggen over een 12kW ten opzichte van de nieuwe 9kW 3F R32?
Als mijn datasheets kloppen (en dat doen ze iig niet wat stroom betreft van de 3f 9kw) maakt hij evenveel db direct bij de Wp, op 5m afstand zou hij(9 kw 3f) ca 5db stiller moeten zijn

Acties:
  • +2 Henk 'm!

  • Jojan265
  • Registratie: Februari 2022
  • Laatst online: 22:11
Mdpluimers schreef op woensdag 3 januari 2024 @ 21:01:
Ik heb sinds vandaag een LG Therma V 9kW draaien. Het is een 1 fase 9kW model, 4e generatie. Hij voorziet in verwarming via radiatoren en vloerverwarming, en moet SWW doen.
Nu kon ik SWW niet aan de praat krijgen. Dipswitch 3 op bank SW2 staat ingeschakeld, dat moet verwarming + SWW betekenen.
Ik had wel SWW in het menu maar kon SWW niet inschakelen. Ik heb de dipswitch maar eens uit gezet, opgestart, weer aangezet, weer opnieuw opgestart.

Nu ben ik een deel van het menu helemaal kwijt! SWW staat er ook niet meer tussen. Ik heb de warmtepomp al een keer aan en uit gehad (10 minuten uit), maar het lijkt niet te wijzigen.
Weerstandsmeting over de dipswitchbank laat ook zien dat de dipswitch ingeschakeld is.

Iemand een tip wat nu te doen? Wou morgen wel graag warm water hebben :-).
Je moet inderdaad dipswitch 3 van SW2 op ON zetten. Je moet wel altijd de voeding van de unit opnieuw inschakelen na het wijzigingen van de dipswitches. Daarna heb je de mogelijkheid in het instellingen menu om SWW te activeren. En als laatste moet je in het bedieningsscherm als het SWW symbool voor staat de ON knop op de RMC (rechtsonder) indrukken. Dan zou het moeten werken.

[ Voor 3% gewijzigd door Jojan265 op 03-01-2024 21:40 ]

LG-HM071MR-U44 / SWW Hewalex PCWU 3.0 / PV SMA + Jinko 14 kWp / Kia e-Niro


Acties:
  • 0 Henk 'm!

  • Mdpluimers
  • Registratie: Juli 2021
  • Laatst online: 11-10 23:52
Jojan265 schreef op woensdag 3 januari 2024 @ 21:38:
[...]

Je moet inderdaad dipswitch 3 van SW2 op ON zetten. Je moet wel altijd de voeding van de unit opnieuw inschakelen na het wijzigingen van de dipswitches. Daarna heb je de mogelijkheid in het instellingen menu om SWW te activeren. En als laatste moet je in het bedieningsscherm als het SWW symbool voor staat de ON knop op de RMC (rechtsonder) indrukken. Dan zou het moeten werken.
Dat heb ik gedaan, maar leidt dus tot niks. Ik heb de dipswitches verzet met de spanning er af. Hij geeft ook overal in het menu "there is no function".

Afbeeldingslocatie: https://tweakers.net/i/IuO0rEsDgmjdqD1jf2koH3Ij5TE=/232x232/filters:strip_icc():strip_exif()/f/image/WKGE7CU5vDRD3ErBs5ecGvNP.jpg?f=fotoalbum_tileAfbeeldingslocatie: https://tweakers.net/i/IF_vktmB30_L_dhrjRXoFpjUZwo=/232x232/filters:strip_icc():strip_exif()/f/image/WI54gJFUpdNOKO8tDWD9hRc1.jpg?f=fotoalbum_tileAfbeeldingslocatie: https://tweakers.net/i/Kn7aytQvSkd767affbs3H4BQazQ=/232x232/filters:strip_icc():strip_exif()/f/image/A2rvZcMciY83cB54FXJ1xOss.jpg?f=fotoalbum_tile

Acties:
  • 0 Henk 'm!

  • Oilman
  • Registratie: December 2012
  • Laatst online: 21:42
Mdpluimers schreef op woensdag 3 januari 2024 @ 22:03:
[...]


Dat heb ik gedaan, maar leidt dus tot niks. Ik heb de dipswitches verzet met de spanning er af. Hij geeft ook overal in het menu "there is no function".

[Afbeelding][Afbeelding][Afbeelding]
In het hoofdmenu moet je de DHW aanzetten, niet in het configuratie menu.

Weet je daarnaast zeker dat je de juiste dipswitch omgezet hebt? Al die gedraaide afbeeldingen in de handleidingen maken het er niet makkelijker op.

Acties:
  • 0 Henk 'm!

  • grootkarzijn
  • Registratie: Augustus 2020
  • Laatst online: 13-04 13:05
Mdpluimers schreef op woensdag 3 januari 2024 @ 22:03:
[...]


Dat heb ik gedaan, maar leidt dus tot niks. Ik heb de dipswitches verzet met de spanning er af. Hij geeft ook overal in het menu "there is no function".

[Afbeelding][Afbeelding][Afbeelding]
Niet vervelend bedoeld, maar weet je zeker dat je de juiste omgezet hebt?
Bij klopte de printplaat niet helemaal met de handleiding. Kan mij herinneren dat ik nogal twijfelde.

Afbeeldingslocatie: https://tweakers.net/i/ZLzdyGJzBtkt5eKHRCbotKJLjLo=/x800/filters:strip_icc():strip_exif()/f/image/uh76qBmebYVDnYng01Ep87AE.jpg?f=fotoalbum_large

[ Voor 13% gewijzigd door grootkarzijn op 03-01-2024 22:15 ]

LG HM123MR + 300L DHW boiler.


Acties:
  • 0 Henk 'm!

  • 123Arjan
  • Registratie: Maart 2022
  • Laatst online: 20:49
Mdpluimers schreef op woensdag 3 januari 2024 @ 22:03:
[...]


Dat heb ik gedaan, maar leidt dus tot niks. Ik heb de dipswitches verzet met de spanning er af. Hij geeft ook overal in het menu "there is no function".

[Afbeelding][Afbeelding][Afbeelding]
Als ik dat zo zie, dipswitch weer allemaal terug zetten en zoeken naar de juiste dip
Zoals hierboven al gezegd wordt, fout wordt vaker gemaakt 😜

Acties:
  • 0 Henk 'm!

  • Mdpluimers
  • Registratie: Juli 2021
  • Laatst online: 11-10 23:52
Afbeeldingslocatie: https://tweakers.net/i/fKqlklF70REVHu6AQitetnizEIA=/x800/filters:strip_icc():strip_exif()/f/image/my1aNE6LhexNKCBcNRCERhCE.jpg?f=fotoalbum_large

Dit is m, verse foto. Nu net nog een keer de spanning er af gehad, maar maakt geen verschil.

Acties:
  • +7 Henk 'm!

  • gerlag
  • Registratie: Oktober 2001
  • Laatst online: 14:49
Voor wie het interesseert, ik heb (hopelijk) de meeste code van m'n experimentele PID regelaar, startpiek controle en 'volgascontrole' op github gezet. Ben geen virtuoos in github en HA, maar ik hoop desondanks dat dit wat inspiratie geeft. Reacties welkom uiteraard.

9kW U44


Acties:
  • +2 Henk 'm!

  • Mdpluimers
  • Registratie: Juli 2021
  • Laatst online: 11-10 23:52
grootkarzijn schreef op woensdag 3 januari 2024 @ 22:11:
[...]


Niet vervelend bedoeld, maar weet je zeker dat je de juiste omgezet hebt?
Bij klopte de printplaat niet helemaal met de handleiding. Kan mij herinneren dat ik nogal twijfelde.

[Afbeelding]
Probleem gevonden! Kabel tussen controller en warmtepomp was de boosdoener. Moet afgeschermd zijn blijkbaar. Met originele werkt hij weer gewoon.

Edit; op een CAT5e doet hij het ook ondertussen.

[ Voor 3% gewijzigd door Mdpluimers op 05-01-2024 20:44 ]


Acties:
  • +1 Henk 'm!

  • BernieW
  • Registratie: Februari 2017
  • Laatst online: 21:51
Mdpluimers schreef op woensdag 3 januari 2024 @ 23:18:
[...]


Probleem gevonden! Kabel tussen controller en warmtepomp was de boosdoener. Moet afgeschermd zijn blijkbaar. Met originele werkt hij weer gewoon.
Het soort kabel wat je gebruikt is niet extreem kritisch Afscherming is niet nodig, maar de koperdraadjes mogen niet flinterdun zijn. De reden is dat de RMC z'n voedingspaniing via deze kabel uit de WP krijgt. De kabel van LG zelf is ook niet afgeschermd. In principe zou een ethernetkabel waarbij je bv 6 draden combineert voor de voeding (3 voor 12V en 3 voor gnd) en de laatse 2 voor het signaal. Maar een 3 aderige netkabel (0.75 mm2) zal het ook prima doen.
De kabel mag niet super lang zijn, maar een meter of 20 zal geen probleem op hoeven te leveren.

Acties:
  • 0 Henk 'm!

  • Leonp
  • Registratie: November 2023
  • Laatst online: 22:19
Beste tweakers,
Draai nu een aantal maanden met de 5kw monobloc 44.: na wat aanloop problemen loopt de WP niet verkeerd. Ik draai op AI en op water "uit" en een vaste delta T van 5. Heeft afgelopen week bij 11-12 graden strak gelopen op 430 W. Gisteravond gat de unit in eens hoog lopen met zelfs 3 maal defrost en een veel te hoog E- verbruik bij deze buiten temp.
Heeft iemand een idee en kan mij uitleggen wat hier gebeurd en mogelijk de oorzaak is. Er wordt op 7 groepen vloer (120m2) en een badkamerradiator gestookt.
Dacht dat ik redelijk begon te begrijpen wat hier aan de hand is echter snap het nu toch effe niet.
Verkeerde foto toegevoegd, nu de juiste. Sorry!!!Afbeeldingslocatie: https://tweakers.net/i/lrez2CBr9TO5Ada4gcVuz1s7Yg8=/800x/filters:strip_icc():strip_exif()/f/image/LKUpfzS573iNtxD3m0YRSWLs.jpg?f=fotoalbum_large

Acties:
  • 0 Henk 'm!

  • Leonp
  • Registratie: November 2023
  • Laatst online: 22:19
Leonp schreef op donderdag 4 januari 2024 @ 14:23:
Beste tweakers,
Draai nu een aantal maanden met de 5kw monobloc 44.: na wat aanloop problemen loopt de WP niet verkeerd. Ik draai op AI en op water "uit" en een vaste delta T van 5. Heeft afgelopen week bij 11-12 graden strak gelopen op 430 W. Gisteravond gat de unit in eens hoog lopen met zelfs 3 maal defrost en een veel te hoog E- verbruik bij deze buiten temp.
Heeft iemand een idee en kan mij uitleggen wat hier gebeurd en mogelijk de oorzaak is. Er wordt op 7 groepen vloer (120m2) en een badkamerradiator gestookt.
Dacht dat ik redelijk begon te begrijpen wat hier aan de hand is echter snap het nu toch effe niet.
Verkeerde foto toegevoegd, nu de juiste. Sorry!!![Afbeelding]
Toevoeging, de unit staat boven op het huis" plat dak" dus vol in de wind.

Acties:
  • 0 Henk 'm!

  • kazemo
  • Registratie: Augustus 2022
  • Laatst online: 09:44
PeteSplit schreef op woensdag 3 januari 2024 @ 15:43:
[...]


Ik heb een split met twee 3kW back-up heaters (een heb ik er uitgezet, omdat ik deze op 1 fase heb aangesloten. ze hebben namelijk een aparte voeding nodig) en deze heeft in de koude periode van eind november, maar twee keer 300 Wh verbruikt. Ik heb de instelling gewijzigd van de standaard -5 graden naar 0 graden. Mijn vermoeden is dus dat de back-up heaters niets tijdens een defrost doen. Volgens handleiding zouden ze alleen in actie komen als de WP de gewenste temperatuur van het aanvoer water niet zou kunnen halen. Ik heb de back-up heater nu in een HomeWizard zitten, om te zien wanneer deze in actie komt en hoeveel deze dan verbruikt. Nu nog even wachten op lagere (onder 0 graden) temperaturen.
:) ja het is uitproberen,je hebt die heaters toch wel op een andere fase aangesloten als de WP buiten bijv wp op fase R en heaters op fase S(ivm over belasting hoofd zekeringen) houd er rekening mee als de heaters aan gaan dat deze meer stroom gebruiken(3kw )deze zijn cop 1) als de WP zelf....volgens weer voorspelling gaat het binnenkort vriezen??

Acties:
  • 0 Henk 'm!

  • SalexSun
  • Registratie: December 2017
  • Laatst online: 21:03
Voor de kenners. Kan iemand iets zinnigs zeggen over hoe waterpas de unit moet staan? Vermoedelijk door inklinking van de grond is de buitenunit lichtelijk achterover komen te staan.

Afbeeldingslocatie: https://tweakers.net/i/yJEKY_hpJCyjlw7cyAyHu5ouDqM=/x800/filters:strip_icc():strip_exif()/f/image/3DEojIrDtkEXM8IyjAf0ZlIu.jpg?f=fotoalbum_large

LG monobloc s 5kW U44, 3kWp zuid, Model 3 SR+


Acties:
  • +2 Henk 'm!

  • M_AW
  • Registratie: November 2017
  • Laatst online: 17:47
SalexSun schreef op donderdag 4 januari 2024 @ 14:55:
Voor de kenners. Kan iemand iets zinnigs zeggen over hoe waterpas de unit moet staan? Vermoedelijk door inklinking van de grond is de buitenunit lichtelijk achterover komen te staan.

[Afbeelding]
Voor de werking maakt het niet uit.
Voor de lagers van je fan zou ik er alles aan doen om hem weer waterpas te zetten.

PV: 7205Wp. LW-WP: ME SUZ-SWM40VA2 + EHST20D-VM2D. LL-WP: 3x MHI SRK20ZS-S


Acties:
  • 0 Henk 'm!

  • SalexSun
  • Registratie: December 2017
  • Laatst online: 21:03
M_AW schreef op donderdag 4 januari 2024 @ 15:06:
[...]


Voor de werking maakt het niet uit.
Voor de lagers van je fan zou ik er alles aan doen om hem weer waterpas te zetten.
Ja dat dacht ik al. Heb je enig idee op wat voor termijn zou dat een probleem kunnen worden? Bij voorkeur pak ik het pas na het stookseizoen op (volgende week weer vorst), want ik kan er niet heel makkelijk bij. Ik kan wel eens kijken om tijdelijk een paar vulplaatjes onder de bigfoots te leggen

LG monobloc s 5kW U44, 3kWp zuid, Model 3 SR+


Acties:
  • 0 Henk 'm!

  • AMS17
  • Registratie: December 2023
  • Laatst online: 11-10-2024
Hallo allemaal - ik ben ook een bezitter van de LG Therma V Monobloc 12Kw 1F (typenummer zal ik vast verkeerd hebben). Ik heb eigenlijk maar een klacht en dat is dat ik de temperatuurinstelling niet lager krijg dan 16 graden (lucht). Nu is 16 prima maar de controller op 16 graden is ca 18 tot 18.5 graden op de Honeywell die er ca 10 cm naast hangt. Weet iemand of de temperatuur sensor wordt overgenomen van de Honeywell als ik deze koppel als externe thermostaat aan de warmtepomp. Of blijf ik dan het probleem houden? Ik boor niet graag een extra gat in de buitenmuur om erachter te komen dat dat niet werkt. :)

Voor de volledigheid, ik vind 18 graden te warm op sommige momenten (als ik niet thuis ben een paar dagen of gewoon ‘s nachts) en zou graag de controller op 15 willen zetten (en daarmee 17 graden in huis). Iemand ideeën? Of wellicht een ander draadje dat ik gemist heb in mijn zoektocht op het internet :)

Alvast dank ! Groetjes

Ps: hoor ook graag indien meer informatie nodig is !!

Acties:
  • 0 Henk 'm!

  • KarsS
  • Registratie: Juni 2022
  • Laatst online: 21:32
SalexSun schreef op donderdag 4 januari 2024 @ 14:55:
Voor de kenners. Kan iemand iets zinnigs zeggen over hoe waterpas de unit moet staan? Vermoedelijk door inklinking van de grond is de buitenunit lichtelijk achterover komen te staan.

[Afbeelding]
Zo te zien helt de unit hooguit een paar graden achterover, het zou me sterk lijken als dat een probleem is. Ook niet door de jaren heen.

Acties:
  • 0 Henk 'm!

  • KarsS
  • Registratie: Juni 2022
  • Laatst online: 21:32
AMS17 schreef op donderdag 4 januari 2024 @ 16:50:
Hallo allemaal - ik ben ook een bezitter van de LG Therma V Monobloc 12Kw 1F (typenummer zal ik vast verkeerd hebben). Ik heb eigenlijk maar een klacht en dat is dat ik de temperatuurinstelling niet lager krijg dan 16 graden (lucht). Nu is 16 prima maar de controller op 16 graden is ca 18 tot 18.5 graden op de Honeywell die er ca 10 cm naast hangt. Weet iemand of de temperatuur sensor wordt overgenomen van de Honeywell als ik deze koppel als externe thermostaat aan de warmtepomp. Of blijf ik dan het probleem houden? Ik boor niet graag een extra gat in de buitenmuur om erachter te komen dat dat niet werkt. :)

Voor de volledigheid, ik vind 18 graden te warm op sommige momenten (als ik niet thuis ben een paar dagen of gewoon ‘s nachts) en zou graag de controller op 15 willen zetten (en daarmee 17 graden in huis). Iemand ideeën? Of wellicht een ander draadje dat ik gemist heb in mijn zoektocht op het internet :)

Alvast dank ! Groetjes

Ps: hoor ook graag indien meer informatie nodig is !!
Tja... dat is wel een beetje een Therma-V ding geloof ik. Er is mij hier op het forum verteld dat dat is omdat de unit anders mogelijk niet voldoende warm water uit het huis kan halen voor een defrost. Een beetje "over voorzichtig" lijkt mij. Ik weet van een goede bekende met een Daikin dat bij hem het minimum 8 graden is.

Ik vind het zelf ook een probleem dat als je in de winter een langere periode niet thuis bent, je de temperatuur niet beneden de 16 graden kunt instellen. En dat is misschien al niet verstandig want het schijnt dat als de binnen temperatuur eenmaal onder de 16 gekomen is, de Therma-V ook niet meer aangaat. Bevriezen bij lange afwezigheid ligt dus op de loer.

Acties:
  • 0 Henk 'm!

  • PeteSplit
  • Registratie: Oktober 2023
  • Laatst online: 22:45

PeteSplit

HN091MR.NK5 HU051MR.U44

Leonp schreef op donderdag 4 januari 2024 @ 14:23:
Beste tweakers,
Draai nu een aantal maanden met de 5kw monobloc 44.: na wat aanloop problemen loopt de WP niet verkeerd. Ik draai op AI en op water "uit" en een vaste delta T van 5. Heeft afgelopen week bij 11-12 graden strak gelopen op 430 W. Gisteravond gat de unit in eens hoog lopen met zelfs 3 maal defrost en een veel te hoog E- verbruik bij deze buiten temp.
Heeft iemand een idee en kan mij uitleggen wat hier gebeurd en mogelijk de oorzaak is. Er wordt op 7 groepen vloer (120m2) en een badkamerradiator gestookt.
Dacht dat ik redelijk begon te begrijpen wat hier aan de hand is echter snap het nu toch effe niet.
Verkeerde foto toegevoegd, nu de juiste. Sorry!!![Afbeelding]
Korte pieken naar 1500 W (in stille mode) zijn olie smeringen. De compressor heeft bewegende delen die gesmeerd moeten worden, dit doet de compressor door soms even op te toeren, dan gooit hij als het ware even de olie rond.
Tijdens de defrost / ontdooiing gebruikt de WP de warmte uit de woning om buiten de temperatuur te verhogen zodat het ontdooit. Daarna krijg je een nieuwe start, waar de WP veel energie insteekt. Het verbruik kan hierdoor, bij veel defrosts flink hoger worden.
Defrosts beginnen bij mij al bij 7 graden (en lager).

LG AWHP / ESPhome / GoodWe 4K-DT (5kWp) / Homewizard / Home Assistant


Acties:
  • 0 Henk 'm!

  • AMS17
  • Registratie: December 2023
  • Laatst online: 11-10-2024
KarsS schreef op donderdag 4 januari 2024 @ 18:43:
[...]

Tja... dat is wel een beetje een Therma-V ding geloof ik. Er is mij hier op het forum verteld dat dat is omdat de unit anders mogelijk niet voldoende warm water uit het huis kan halen voor een defrost. Een beetje "over voorzichtig" lijkt mij. Ik weet van een goede bekende met een Daikin dat bij hem het minimum 8 graden is.

Ik vind het zelf ook een probleem dat als je in de winter een langere periode niet thuis bent, je de temperatuur niet beneden de 16 graden kunt instellen. En dat is misschien al niet verstandig want het schijnt dat als de binnen temperatuur eenmaal onder de 16 gekomen is, de Therma-V ook niet meer aangaat. Bevriezen bij lange afwezigheid ligt dus op de loer.
Dank voor je reactie. Ja dat klinkt ansich wel logisch. Al vind ik zelf 16 (=18 graden) als minimum wel wat aan de hoge kant. Ik zat te denken hoe ik de sensor wat meer kan ‘inpakken’ of dus een externe thermostaat koppelen met de hoop dat de WP de thermostaat van de externe overneemt en dan 16 = 16 graden hanteert, als je begrijpt wat ik bedoel :) mogelijk met een Honeywell DT4 of liever de DT4R met een BDR91T eraan.

[ Voor 48% gewijzigd door AMS17 op 04-01-2024 19:46 ]


Acties:
  • 0 Henk 'm!

  • Noordhorn
  • Registratie: December 2022
  • Laatst online: 20:04
En dat is misschien al niet verstandig want het schijnt dat als de binnen temperatuur eenmaal onder de 16 gekomen is, de Therma-V ook niet meer aangaat. Bevriezen bij lange afwezigheid ligt dus op de loer.
Volgens mij als de retour kouder is als 16 graden wil de LG niet meer opstarten (te weinig vermogen/temperatuur voor een defrost) en dan dient de pomp ff spanningsloos gemaakt te worden om daar uit te komen (bij afwezigheid is dat wel een dingetje). Dus als je de kamer temperatuur op 16 graden wilt houden (nacht/afwezigheid) zal het water in het systeem toch wel wat warmer dienen te zijn. Dus volgens mij moet het dan wel (net) kunnen. Je houdt in elk geval niet veel over.

Heb dat bij een familie lid dat afgelopen winter meerdere keren gehad. Zit nu een buffervat van 300 liter in de retour leiding en het gaat nu perfect (p.s. zit nu ook maar weinig verschil in dag/nacht temperatuur).

Acties:
  • 0 Henk 'm!

  • AMS17
  • Registratie: December 2023
  • Laatst online: 11-10-2024
Noordhorn schreef op donderdag 4 januari 2024 @ 19:46:
[...]


Volgens mij als de retour kouder is als 16 graden wil de LG niet meer opstarten (te weinig vermogen/temperatuur voor een defrost) en dan dient de pomp ff spanningsloos gemaakt te worden om daar uit te komen (bij afwezigheid is dat wel een dingetje). Dus als je de kamer temperatuur op 16 graden wilt houden (nacht/afwezigheid) zal het water in het systeem toch wel wat warmer dienen te zijn. Dus volgens mij moet het dan wel (net) kunnen. Je houdt in elk geval niet veel over.

Heb dat bij een familie lid dat afgelopen winter meerdere keren gehad. Zit nu een buffervat van 300 liter in de retour leiding en het gaat nu perfect (p.s. zit nu ook maar weinig verschil in dag/nacht temperatuur).
Ik heb ook een Buffervat van 300L en loopt prima, maar vooral omdat de temperatuursensor gewoon teveel afwijkt van de Honeywell thermostaat qua graden, is mijn effectieve minimum nu 18 graden in huis en dat probeer ik omlaag te krijgen. Als ik bijv de controller op 20 graden zet, wordt het 22.5 graden in huis. Dus meestal staat ie op 18 (=20 graden). De afwijking van de sensor lijkt mij daarom te groot.

Acties:
  • 0 Henk 'm!

  • SalexSun
  • Registratie: December 2017
  • Laatst online: 21:03
AMS17 schreef op donderdag 4 januari 2024 @ 19:51:
[...]


Ik heb ook een Buffervat van 300L en loopt prima, maar vooral omdat de temperatuursensor gewoon teveel afwijkt van de Honeywell thermostaat qua graden, is mijn effectieve minimum nu 18 graden in huis en dat probeer ik omlaag te krijgen. Als ik bijv de controller op 20 graden zet, wordt het 22.5 graden in huis. Dus meestal staat ie op 18 (=20 graden). De afwijking van de sensor lijkt mij daarom te groot.
Wat je zou kunnen doen is een externe voeler ophangen waardoor de temperatuursensor in de rmc niet wordt gebruikt. De externe voeler is eventueel te corrigeren met een serie- of parallelweerstand.

In de installatiehandleiding heet dit geloof ik de draadloze sensor oid, maar hij is niet draadloos. Als ik het goed begrijp sluit je die op de indoor print (welke in de buitenunit zit) aan. Vervolgens bijbehorende dip switch omzetten. Dan zou in het installateursmenu de luchtsensor op extern ingesteld moeten kunnen worden.

Disclaimer, ik heb het zelf zo niet in gebruik (gehad). Bij het uitzoeken van een tweede zone instellen kwam ik dit ook tegen

LG monobloc s 5kW U44, 3kWp zuid, Model 3 SR+


Acties:
  • 0 Henk 'm!

  • kazemo
  • Registratie: Augustus 2022
  • Laatst online: 09:44
AMS17 schreef op donderdag 4 januari 2024 @ 19:51:
[...]


Ik heb ook een Buffervat van 300L en loopt prima, maar vooral omdat de temperatuursensor gewoon teveel afwijkt van de Honeywell thermostaat qua graden, is mijn effectieve minimum nu 18 graden in huis en dat probeer ik omlaag te krijgen. Als ik bijv de controller op 20 graden zet, wordt het 22.5 graden in huis. Dus meestal staat ie op 18 (=20 graden). De afwijking van de sensor lijkt mij daarom te groot.
:? hangt de controller op een koude buitenmuur dan krijg je ook dit verschil!!(hij meet de temp. van de buitenmuur dan)

Acties:
  • 0 Henk 'm!

  • 123Arjan
  • Registratie: Maart 2022
  • Laatst online: 20:49
Temperatuur sensor van de lg zit aan de achterzijde
Hang er maar een kunststof plaatje tussen en je zal zien dat er weinig afwijking is
Momenteel meet hij deels de muur, wat kouder zal zijn, helemaal als je nachtverlaging toepast

Acties:
  • 0 Henk 'm!

  • AMS17
  • Registratie: December 2023
  • Laatst online: 11-10-2024
SalexSun schreef op donderdag 4 januari 2024 @ 19:57:
[...]


Wat je zou kunnen doen is een externe voeler ophangen waardoor de temperatuursensor in de rmc niet wordt gebruikt. De externe voeler is eventueel te corrigeren met een serie- of parallelweerstand.

In de installatiehandleiding heet dit geloof ik de draadloze sensor oid, maar hij is niet draadloos. Als ik het goed begrijp sluit je die op de indoor print (welke in de buitenunit zit) aan. Vervolgens bijbehorende dip switch omzetten. Dan zou in het installateursmenu de luchtsensor op extern ingesteld moeten kunnen worden.

Disclaimer, ik heb het zelf zo niet in gebruik (gehad). Bij het uitzoeken van een tweede zone instellen kwam ik dit ook tegen
Ja - zat ik ook aan te denken, dan is dan wel een extra gaatje in de buitenmuur :) mogelijk werkt draadloos ook met Honeywell BDR91T aan de WP en dan wifi naar de controller (DT4R). Mits de externe Honeywell dan bijvoorbeeld wel de eigen temp sensor als primary gebruikt.

Acties:
  • +1 Henk 'm!

  • 123Arjan
  • Registratie: Maart 2022
  • Laatst online: 20:49
De minimum van 16 graden is enkel om zeker te zijn dat hij wil herstarten
Dat daikin lager kan komt omdat die de backup element gebruikt om in een te koude omgeving op te starten, de monoblock van lg mist dat element

Acties:
  • 0 Henk 'm!

  • AMS17
  • Registratie: December 2023
  • Laatst online: 11-10-2024
123Arjan schreef op donderdag 4 januari 2024 @ 20:08:
Temperatuur sensor van de lg zit aan de achterzijde
Hang er maar een kunststof plaatje tussen en je zal zien dat er weinig afwijking is
Momenteel meet hij deels de muur, wat kouder zal zijn, helemaal als je nachtverlaging toepast
Ik heb de LG controller ook al eens los gehangen van de muur ‘omgedraaid’. Effect was een halve graden minder verschil. Misschien een vloerviltje erachter plakken?

Acties:
  • 0 Henk 'm!

  • AMS17
  • Registratie: December 2023
  • Laatst online: 11-10-2024
kazemo schreef op donderdag 4 januari 2024 @ 20:05:
[...]

:? hangt de controller op een koude buitenmuur dan krijg je ook dit verschil!!(hij meet de temp. van de buitenmuur dan)
Ja en de Honeywell hangt er 10cm naast op de dezelfde muur. De plek van de sensors in de controllers (LG achterzijde en Honeywell midden-boven) zou wel een deel van het probleem veroorzaken. Echter een kennis heeft dezelfde WP en precies hetzelfde probleem op een binnenmuur. Afwijking 1.5 tot 2 graden. En ik heb 2 tot 2.5 graden afwijking.

Acties:
  • 0 Henk 'm!

  • BernieW
  • Registratie: Februari 2017
  • Laatst online: 21:51
AMS17 schreef op donderdag 4 januari 2024 @ 20:12:
[...]


Ik heb de LG controller ook al eens los gehangen van de muur ‘omgedraaid’. Effect was een halve graden minder verschil. Misschien een vloerviltje erachter plakken?
De temperatuur sensor in de RMC heeft een behoorlijke tolerantie, voor de één zal die de temperatuur goed meten (vergelijkbaar met andere sensoren) voor anderen wijkt ie nogal af. Omdat jij graag iets lager wilt kunnen regelen, lijkt me de enige oplossing dat je een externe thermostaat aansluit. Houd er rekening mee dat de externe cthermostaat een potentiaal vrij contact moet hebben, de thermostaat ingang van de Thema schakelt namelijk op 230V.

Acties:
  • 0 Henk 'm!

  • kazemo
  • Registratie: Augustus 2022
  • Laatst online: 09:44
AMS17 schreef op donderdag 4 januari 2024 @ 20:15:
[...]


Ja en de Honeywell hangt er 10cm naast op de dezelfde muur. De plek van de sensors in de controllers (LG achterzijde en Honeywell midden-boven) zou wel een deel van het probleem veroorzaken. Echter een kennis heeft dezelfde WP en precies hetzelfde probleem op een binnenmuur. Afwijking 1.5 tot 2 graden. En ik heb 2 tot 2.5 graden afwijking.
8)7 ja vooral als je een gat naar buiten heb geboord en niet hebt afgedicht dat trekt koude buitenlucht,het beste is op binnenmuur 1,50m hoog midden in de ruimte evt met stukje isolatie foam erachter(sensor zit achter op de RMC) dan meet hij correct de binnentemp.

Acties:
  • 0 Henk 'm!

  • Luisterlijk
  • Registratie: April 2021
  • Laatst online: 29-09 18:42
Leonp schreef op donderdag 4 januari 2024 @ 14:23:
Beste tweakers,
Draai nu een aantal maanden met de 5kw monobloc 44.: na wat aanloop problemen loopt de WP niet verkeerd. Ik draai op AI en op water "uit" en een vaste delta T van 5. Heeft afgelopen week bij 11-12 graden strak gelopen op 430 W. Gisteravond gat de unit in eens hoog lopen met zelfs 3 maal defrost en een veel te hoog E- verbruik bij deze buiten temp.
Heeft iemand een idee en kan mij uitleggen wat hier gebeurd en mogelijk de oorzaak is. Er wordt op 7 groepen vloer (120m2) en een badkamerradiator gestookt.
Dacht dat ik redelijk begon te begrijpen wat hier aan de hand is echter snap het nu toch effe niet.
Verkeerde foto toegevoegd, nu de juiste. Sorry!!![Afbeelding]
Ik zou fixed dT niet doen. Je dwingt de WP dan om iets te doen dat niet nodig is.

Acties:
  • 0 Henk 'm!

  • SalexSun
  • Registratie: December 2017
  • Laatst online: 21:03
AMS17 schreef op donderdag 4 januari 2024 @ 20:09:
[...]


Ja - zat ik ook aan te denken, dan is dan wel een extra gaatje in de buitenmuur :) mogelijk werkt draadloos ook met Honeywell BDR91T aan de WP en dan wifi naar de controller (DT4R). Mits de externe Honeywell dan bijvoorbeeld wel de eigen temp sensor als primary gebruikt.
Voor de duidelijkheid: wat ik bedoel is niet een externe thermostaat aansluiten, maar een externe ntc (voeler). De LG gaat dan de luchttemperatuur meten dmv de externe ntc. Die vervangt de voeler ín rmc volledig

LG monobloc s 5kW U44, 3kWp zuid, Model 3 SR+


Acties:
  • 0 Henk 'm!

  • bassa91
  • Registratie: Januari 2024
  • Laatst online: 21-03 23:06
Hoi allemaal, wij zijn al lange tijd bezig met het oriënteren voor een warmtepomp.

Zelf ben ik voornemens om LG HM091MR.U44 monoblock te bestellen. Dit in combinatie met een buffervat (200 liter) en boiler met spiraal (300 liter). Wij beschikken over een zeer goed geïsoleerd nieuwbouwhuis.

Met name de keuze voor het boilervat vinden wij wat lastig.

Moeten we kiezen voor een boilervat zonder elektrisch element of met (voor lokale legionellarun)? Wij hebben nu de MAXTANK INV-HPB 300L van Inventum en Nefit Enviline 300 liter op het oog.

Hoe kijken jullie tegen een boilervat aan? Andere merken/types of alternatieven zijn van harte welkom.

Acties:
  • 0 Henk 'm!

  • 123Arjan
  • Registratie: Maart 2022
  • Laatst online: 20:49
Inventum zijn mooie rvs boilers, die met een element van Inventum is ook goed betaalbaar

Acties:
  • 0 Henk 'm!

  • AMS17
  • Registratie: December 2023
  • Laatst online: 11-10-2024
kazemo schreef op donderdag 4 januari 2024 @ 20:23:
[...]

8)7 ja vooral als je een gat naar buiten heb geboord en niet hebt afgedicht dat trekt koude buitenlucht,het beste is op binnenmuur 1,50m hoog midden in de ruimte evt met stukje isolatie foam erachter(sensor zit achter op de RMC) dan meet hij correct de binnentemp.
Ik ga dat ook eens proberen. Ik heb het gat wel afgedicht, want de kou doorvoer kon je inderdaad direct merken.

Acties:
  • 0 Henk 'm!

  • AMS17
  • Registratie: December 2023
  • Laatst online: 11-10-2024
SalexSun schreef op donderdag 4 januari 2024 @ 20:33:
[...]


Voor de duidelijkheid: wat ik bedoel is niet een externe thermostaat aansluiten, maar een externe ntc (voeler). De LG gaat dan de luchttemperatuur meten dmv de externe ntc. Die vervangt de voeler ín rmc volledig
Ja ok - helder. Zeker ook een optie.

Acties:
  • +1 Henk 'm!

  • grootkarzijn
  • Registratie: Augustus 2020
  • Laatst online: 13-04 13:05
SalexSun schreef op donderdag 4 januari 2024 @ 15:27:
[...]


Ja dat dacht ik al. Heb je enig idee op wat voor termijn zou dat een probleem kunnen worden? Bij voorkeur pak ik het pas na het stookseizoen op (volgende week weer vorst), want ik kan er niet heel makkelijk bij. Ik kan wel eens kijken om tijdelijk een paar vulplaatjes onder de bigfoots te leggen
Kun je niet eenvoudig boutje losdraaien, paar vulringen eronder en weer vast?

LG HM123MR + 300L DHW boiler.


Acties:
  • 0 Henk 'm!

  • gigabit
  • Registratie: September 2006
  • Laatst online: 22:07
Vraagje waarom krijg ik in Home Assistant de waarde 514 te zien i.p.v. de waarde 0, 1 of 2

Afbeeldingslocatie: https://tweakers.net/i/ccTFZhdvT7W7-sKd8_4G7QH41Kg=/full-fit-in/4920x3264/filters:max_bytes(3145728):no_upscale():strip_icc():fill(white):strip_exif()/f/image/UFF1xV03Q1aBllXXwozHRJ1s.jpg?f=user_large

code:
1
2
3
4
5
6
7
8
9
10
11
12
13
14
15
16
17
18
19
20
21
22
23
24
25
26
27
28
29
30
31
32
33
34
35
36
37
38
39
40
41
42
43
44
45
46
47
48
49
50
51
52
53
54
55
56
57
58
59
60
61
62
63
64
65
66
67
68
69
70
71
72
73
74
75
76
77
78
79
80
81
82
83
84
85
86
87
88
89
90
91
92
93
94
95
96
97
98
99
100
101
102
103
104
105
106
107
108
109
110
111
112
113
114
115
116
117
118
119
120
121
122
123
124
125
126
127
128
129
130
131
132
133
134
135
136
137
138
139
140
141
142
143
144
145
146
147
148
149
150
151
152
153
154
155
156
157
158
159
160
161
162
163
164
165
166
167
168
169
170
171
172
173
174
175
176
177
178
179
180
181
182
183
184
185
186
187
188
189
190
191
192
193
194
195
196
197
198
199
200
201
202
203
204
205
206
207
208
209
210
211
212
213
214
# Loads default set of integrations. Do not remove.
default_config:


# Load frontend themes from the themes folder
frontend:
  themes: !include_dir_merge_named themes/

# Text to speech
tts:
  - platform: google_translate

automation: !include automations.yaml
script: !include scripts.yaml
scene: !include scenes.yaml
sensor: !include sensors.yaml

template:
  - sensor:
  
      - name: Delta-T
        device_class: temperature
        unit_of_measurement: °C
        state: >-
          {% if states('binary_sensor.compressor') == "on" %} 
          {% set o = states('sensor.water_uit') | float %}
          {% set i = states('sensor.water_in') | float %}
          {{ (o-i) | round(2) }}
          {% else %}
          0.0
          {% endif %}

modbus:
  - type: tcp
    host: xxx.xxx.xxx.xxx
    port: xxxx
    timeout: 30
    name: "lg_modbus"


    switches:
      
      - name: Inschakelen/uitschakelen (verwarming/koeling)
        address: 0
        slave: 1
        write_type: coil
        verify:
      - name: Silent_mode
        address: 2
        slave: 1
        write_type: coil
        verify:

    sensors: 
      - name: Bedrijfs_status (0:Stand-by UIT  1:Koel  2:Verw.)
        scan_interval: 60
        address: 1
        slave: 1
        input_type: input
      - name: Water_in
        scale: 0.1
        precision: 1
        scan_interval: 10
        address: 2
        slave: 1
        input_type: input
        unit_of_measurement: °C
        state_class: measurement
      - name: Water_uit
        scale: 0.1
        precision: 1
        scan_interval: 10
        address: 3
        slave: 1
        input_type: input
        unit_of_measurement: °C
        state_class: measurement
      - name: Huiskamer
        scale: 0.1
        precision: 1
        scan_interval: 60
        address: 7
        slave: 1
        input_type: input
        unit_of_measurement: °C
        state_class: measurement
      - name: Huidige_flow
        scale: 0.1
        precision: 1
        scan_interval: 15
        address: 8
        slave: 1
        unit_of_measurement: l/min
        input_type: input
        state_class: measurement

#      - name: Energiestatus invoer
#        scan_interval: 5
#        address: 11
#        slave: 1
#        input_type: input
        
      - name: Buiten_temp
        scale: 0.1
        precision: 1
        scan_interval: 60
        address: 12
        slave: 1
        input_type: input
        unit_of_measurement: °C
        state_class: measurement
      - name: Fan
        scale: 1
        precision: 0
        scan_interval: 15
        address: 19
        slave: 1
        unit_of_measurement: rpm
        input_type: input
        state_class: measurement
      - name: Compressor
        scale: 1
        precision: 0
        scan_interval: 15
        address: 24
        slave: 1
        unit_of_measurement: Hz
        input_type: input
        state_class: measurement

      - name: Bedrijfsmodus (0:Koel  3:Auto  4:Verwarmen)
        scan_interval: 30
        address: 0
        slave: 1
        input_type: holding
      - name: Regelmethode (0:Water_uit 1:Water_in 2:Kamer_lucht)
        scan_interval: 30
        address: 1
        slave: 1
        input_type: holding
      - name: Huiskamer_doel_temp
        scale: 0.1
        precision: 1
        scan_interval: 10
        address: 2
        slave: 1
        input_type: holding
        unit_of_measurement: °C
        state_class: measurement
        
    binary_sensors:

      - name: Bedrijfsmodus
        scan_interval: 60
        address: 0
        slave: 1
        input_type: coil
      - name: Silent_mode
        scan_interval: 10
        address: 2
        slave: 1
        
      - name: Water_flow
        scan_interval: 15
        address: 0
        slave: 1
        input_type: discrete_input
      - name: Compressor
        scan_interval: 15
        address: 3
        slave: 1
        input_type: discrete_input
      - name: Defrost
        scan_interval: 15
        address: 4
        slave: 1
        input_type: discrete_input

    climates:
      - name: LG_heating_climate
        address: 3
        slave: 1
        input_type: input
        max_temp: 38
        min_temp: 12
        offset: 0
        precision: 1
        scale: 0.1
        target_temp_register: 2
        temp_step: 0.5
        temperature_unit: C
        hvac_onoff_register: 0
        write_registers: true
        hvac_mode_register:
          address: 0
          values:
            state_cool: 0
            state_heat: 4
            state_auto: 3        

input_number:
  slider_lg3:
    name: Slider_lg3
    initial: 21
    min: 15
    max: 35
    step: 0.5
  box_lg3:
    name: Huiskamer_doel_temp #Numeric Input Box_lg3
    initial: 21
    min: 15
    max: 35
    step: 0.5
    mode: box

LG-HM071MR-U44


Acties:
  • 0 Henk 'm!

  • grootkarzijn
  • Registratie: Augustus 2020
  • Laatst online: 13-04 13:05
bassa91 schreef op donderdag 4 januari 2024 @ 20:44:
Hoi allemaal, wij zijn al lange tijd bezig met het oriënteren voor een warmtepomp.

Zelf ben ik voornemens om LG HM091MR.U44 monoblock te bestellen. Dit in combinatie met een buffervat (200 liter) en boiler met spiraal (300 liter). Wij beschikken over een zeer goed geïsoleerd nieuwbouwhuis.

Met name de keuze voor het boilervat vinden wij wat lastig.

Moeten we kiezen voor een boilervat zonder elektrisch element of met (voor lokale legionellarun)? Wij hebben nu de MAXTANK INV-HPB 300L van Inventum en Nefit Enviline 300 liter op het oog.

Hoe kijken jullie tegen een boilervat aan? Andere merken/types of alternatieven zijn van harte welkom.
Ik zou altijd een elektrisch element erin willen.
Bij eventuele uitval van warmtepomp, kun je toch nog douchen.
En uiteraard voor een legionella run inzetten.

LG HM123MR + 300L DHW boiler.


Acties:
  • 0 Henk 'm!

  • The_KnarF
  • Registratie: Oktober 2007
  • Laatst online: 10-10 17:54
gigabit schreef op donderdag 4 januari 2024 @ 22:18:
Vraagje waarom krijg ik in Home Assistant de waarde 514 te zien i.p.v. de waarde 0, 1 of 2

[Afbeelding]
Ik denk omdat we op pagina 514 zitten nu ;-)

nu serieus:
kijk in het voorbeeld van @Jojan265, het lijkt er op dat je alles onder sensors hebt staan, slave1 adres 1 word al gebruikt.
is op regel 130 misschien een header weggevallen?
moet denk ik een Coil zijn
nee staat op holding, zou goed moeten zijn.

[ Voor 21% gewijzigd door The_KnarF op 04-01-2024 22:46 ]

LG-HM163MR-U34


Acties:
  • 0 Henk 'm!

  • Jojan265
  • Registratie: Februari 2022
  • Laatst online: 22:11
gigabit schreef op donderdag 4 januari 2024 @ 22:18:
Vraagje waarom krijg ik in Home Assistant de waarde 514 te zien i.p.v. de waarde 0, 1 of 2
Omdat je misschien een combinatie hebt van lucht+Water?
[Afbeelding]

code:
1
2
3
4
5
6
7
8
9
10
11
12
13
14
15
16
17
18
19
20
21
22
23
24
25
26
27
28
29
30
31
32
33
34
35
36
37
38
39
40
41
42
43
44
45
46
47
48
49
50
51
52
53
54
55
56
57
58
59
60
61
62
63
64
65
66
67
68
69
70
71
72
73
74
75
76
77
78
79
80
81
82
83
84
85
86
87
88
89
90
91
92
93
94
95
96
97
98
99
100
101
102
103
104
105
106
107
108
109
110
111
112
113
114
115
116
117
118
119
120
121
122
123
124
125
126
127
128
129
130
131
132
133
134
135
136
137
138
139
140
141
142
143
144
145
146
147
148
149
150
151
152
153
154
155
156
157
158
159
160
161
162
163
164
165
166
167
168
169
170
171
172
173
174
175
176
177
178
179
180
181
182
183
184
185
186
187
188
189
190
191
192
193
194
195
196
197
198
199
200
201
202
203
204
205
206
207
208
209
210
211
212
213
214
# Loads default set of integrations. Do not remove.
default_config:


# Load frontend themes from the themes folder
frontend:
  themes: !include_dir_merge_named themes/

# Text to speech
tts:
  - platform: google_translate

automation: !include automations.yaml
script: !include scripts.yaml
scene: !include scenes.yaml
sensor: !include sensors.yaml

template:
  - sensor:
  
      - name: Delta-T
        device_class: temperature
        unit_of_measurement: °C
        state: >-
          {% if states('binary_sensor.compressor') == "on" %} 
          {% set o = states('sensor.water_uit') | float %}
          {% set i = states('sensor.water_in') | float %}
          {{ (o-i) | round(2) }}
          {% else %}
          0.0
          {% endif %}

modbus:
  - type: tcp
    host: xxx.xxx.xxx.xxx
    port: xxxx
    timeout: 30
    name: "lg_modbus"


    switches:
      
      - name: Inschakelen/uitschakelen (verwarming/koeling)
        address: 0
        slave: 1
        write_type: coil
        verify:
      - name: Silent_mode
        address: 2
        slave: 1
        write_type: coil
        verify:

    sensors: 
      - name: Bedrijfs_status (0:Stand-by UIT  1:Koel  2:Verw.)
        scan_interval: 60
        address: 1
        slave: 1
        input_type: input
      - name: Water_in
        scale: 0.1
        precision: 1
        scan_interval: 10
        address: 2
        slave: 1
        input_type: input
        unit_of_measurement: °C
        state_class: measurement
      - name: Water_uit
        scale: 0.1
        precision: 1
        scan_interval: 10
        address: 3
        slave: 1
        input_type: input
        unit_of_measurement: °C
        state_class: measurement
      - name: Huiskamer
        scale: 0.1
        precision: 1
        scan_interval: 60
        address: 7
        slave: 1
        input_type: input
        unit_of_measurement: °C
        state_class: measurement
      - name: Huidige_flow
        scale: 0.1
        precision: 1
        scan_interval: 15
        address: 8
        slave: 1
        unit_of_measurement: l/min
        input_type: input
        state_class: measurement

#      - name: Energiestatus invoer
#        scan_interval: 5
#        address: 11
#        slave: 1
#        input_type: input
        
      - name: Buiten_temp
        scale: 0.1
        precision: 1
        scan_interval: 60
        address: 12
        slave: 1
        input_type: input
        unit_of_measurement: °C
        state_class: measurement
      - name: Fan
        scale: 1
        precision: 0
        scan_interval: 15
        address: 19
        slave: 1
        unit_of_measurement: rpm
        input_type: input
        state_class: measurement
      - name: Compressor
        scale: 1
        precision: 0
        scan_interval: 15
        address: 24
        slave: 1
        unit_of_measurement: Hz
        input_type: input
        state_class: measurement

      - name: Bedrijfsmodus (0:Koel  3:Auto  4:Verwarmen)
        scan_interval: 30
        address: 0
        slave: 1
        input_type: holding
      - name: Regelmethode (0:Water_uit 1:Water_in 2:Kamer_lucht)
        scan_interval: 30
        address: 1
        slave: 1
        input_type: holding
      - name: Huiskamer_doel_temp
        scale: 0.1
        precision: 1
        scan_interval: 10
        address: 2
        slave: 1
        input_type: holding
        unit_of_measurement: °C
        state_class: measurement
        
    binary_sensors:

      - name: Bedrijfsmodus
        scan_interval: 60
        address: 0
        slave: 1
        input_type: coil
      - name: Silent_mode
        scan_interval: 10
        address: 2
        slave: 1
        
      - name: Water_flow
        scan_interval: 15
        address: 0
        slave: 1
        input_type: discrete_input
      - name: Compressor
        scan_interval: 15
        address: 3
        slave: 1
        input_type: discrete_input
      - name: Defrost
        scan_interval: 15
        address: 4
        slave: 1
        input_type: discrete_input

    climates:
      - name: LG_heating_climate
        address: 3
        slave: 1
        input_type: input
        max_temp: 38
        min_temp: 12
        offset: 0
        precision: 1
        scale: 0.1
        target_temp_register: 2
        temp_step: 0.5
        temperature_unit: C
        hvac_onoff_register: 0
        write_registers: true
        hvac_mode_register:
          address: 0
          values:
            state_cool: 0
            state_heat: 4
            state_auto: 3        

input_number:
  slider_lg3:
    name: Slider_lg3
    initial: 21
    min: 15
    max: 35
    step: 0.5
  box_lg3:
    name: Huiskamer_doel_temp #Numeric Input Box_lg3
    initial: 21
    min: 15
    max: 35
    step: 0.5
    mode: box

LG-HM071MR-U44 / SWW Hewalex PCWU 3.0 / PV SMA + Jinko 14 kWp / Kia e-Niro


Acties:
  • 0 Henk 'm!

  • gigabit
  • Registratie: September 2006
  • Laatst online: 22:07
Jojan265 schreef op donderdag 4 januari 2024 @ 22:39:
[...]
Omdat je misschien een combinatie hebt van lucht+Water?

[...]
Ik heb hem inderdaad op lucht+water staan.
Ik ga hem morgen eens op alleen water zetten en kijken wat ie dan aangeeft.

@The_KnarF Haha pagina 514 inderdaad 😀

[ Voor 21% gewijzigd door gigabit op 04-01-2024 23:03 ]

LG-HM071MR-U44


Acties:
  • 0 Henk 'm!

  • Jojan265
  • Registratie: Februari 2022
  • Laatst online: 22:11
gigabit schreef op donderdag 4 januari 2024 @ 22:53:
[...]

Ik heb hem inderdaad op lucht+water staan.
Ik ga hem morgen eens op alleen water zetten en kijken wat ie dan aangeeft.
Dan is het 0.
@The_KnarF Haha pagina 514 inderdaad 😀

LG-HM071MR-U44 / SWW Hewalex PCWU 3.0 / PV SMA + Jinko 14 kWp / Kia e-Niro


Acties:
  • 0 Henk 'm!

  • SalexSun
  • Registratie: December 2017
  • Laatst online: 21:03
grootkarzijn schreef op donderdag 4 januari 2024 @ 22:15:
[...]


Kun je niet eenvoudig boutje losdraaien, paar vulringen eronder en weer vast?
Dat heeft idd de voorkeur, maar ik kan er lastig bij door leidingwerk met isolatie wat recht naar beneden de grond in gaat

LG monobloc s 5kW U44, 3kWp zuid, Model 3 SR+


Acties:
  • 0 Henk 'm!

  • kazemo
  • Registratie: Augustus 2022
  • Laatst online: 09:44
AMS17 schreef op donderdag 4 januari 2024 @ 21:16:
[...]


Ik ga dat ook eens proberen. Ik heb het gat wel afgedicht, want de kou doorvoer kon je inderdaad direct merken.
:) ja je kan ook de hysterese als hij nu staat op -0,5/+1,5 (Lucht rmc) ...verzetten naar -1/+1 dat scheelt dan een 0.5gr dat WP eerder uit en/ later aan gaat.....dat is dan om te compenseren dat de RMC op een koude buitenmuur hangt?.....er van uitgaande dat je op lucht+water stuurt?,water op aanvoer gestuurt? met stooklijn?.....als het allemaal niet lukt dan moet je maar een draadloze externe thermostaat aan schaffen die kan je dan hangen of neerzetten waar je wilt(die heeft dan ook weer nadelen)

[ Voor 29% gewijzigd door kazemo op 05-01-2024 11:40 ]


Acties:
  • 0 Henk 'm!

  • Leonp
  • Registratie: November 2023
  • Laatst online: 22:19
PeteSplit schreef op donderdag 4 januari 2024 @ 18:51:
[...]


Korte pieken naar 1500 W (in stille mode) zijn olie smeringen. De compressor heeft bewegende delen die gesmeerd moeten worden, dit doet de compressor door soms even op te toeren, dan gooit hij als het ware even de olie rond.
Tijdens de defrost / ontdooiing gebruikt de WP de warmte uit de woning om buiten de temperatuur te verhogen zodat het ontdooit. Daarna krijg je een nieuwe start, waar de WP veel energie insteekt. Het verbruik kan hierdoor, bij veel defrosts flink hoger worden.
Defrosts beginnen bij mij al bij 7 graden (en lager).
Helder, dit is mij duidelijk, echter defrost bij 11 graden?? En daarbij uit het niets hoger blijft draaien zonder dat daar een aanwijsbare reden voor is vind ik raar aangezien de buitentemperatuur niet veranderd. Vandaar de vraag hoe is dit te verklaren.

Acties:
  • 0 Henk 'm!

  • kazemo
  • Registratie: Augustus 2022
  • Laatst online: 09:44
SalexSun schreef op vrijdag 5 januari 2024 @ 09:37:
[...]


Dat heeft idd de voorkeur, maar ik kan er lastig bij door leidingwerk met isolatie wat recht naar beneden de grond in gaat
O-) zitten er geen flexible slangen tussen dit zou eigenlijk wel moeten

Acties:
  • 0 Henk 'm!

  • SalexSun
  • Registratie: December 2017
  • Laatst online: 21:03
kazemo schreef op vrijdag 5 januari 2024 @ 12:47:
[...]

O-) zitten er geen flexible slangen tussen dit zou eigenlijk wel moeten
Waarom móet dat?

LG monobloc s 5kW U44, 3kWp zuid, Model 3 SR+


Acties:
  • 0 Henk 'm!

  • kazemo
  • Registratie: Augustus 2022
  • Laatst online: 09:44
:X om trillingen te voorkomen en bij verzakkingen leidingbreuk te voorkomen(lekkage) voorkomen is beter dan genezen

Acties:
  • 0 Henk 'm!

  • SalexSun
  • Registratie: December 2017
  • Laatst online: 21:03
kazemo schreef op vrijdag 5 januari 2024 @ 13:26:
[...]

:X om trillingen te voorkomen en bij verzakkingen leidingbreuk te voorkomen(lekkage) voorkomen is beter dan genezen
Afbeeldingslocatie: https://tweakers.net/i/LgYw1VsjHOFZRcyYqDSvFqyV1aU=/x800/filters:strip_icc():strip_exif()/f/image/FFajogLvDumNtFpSATTbPtvM.jpg?f=fotoalbum_large

De unit is zo aangesloten, maar de koppelingen zijn dus inmiddels geïsoleerd. Ik kan eventueel dus nog flexibele slangen toepassen

Eenmalig inklinken na grondwerkzaamheden vind ik wat anders dan verzakken. Verzakken is mi geen risico op. Horizontale trillingen kan die meerlagenbuis in isolatie mi prima opvangen.

Of zie ik dit helemaal verkeerd? Alle input is welkom

Edit
Geluid is overigens geen enkel punt op deze manier. De installateur/leverancier heeft dit destijds zo aanbevolen

[ Voor 5% gewijzigd door SalexSun op 05-01-2024 13:58 ]

LG monobloc s 5kW U44, 3kWp zuid, Model 3 SR+


Acties:
  • 0 Henk 'm!

  • Jojan265
  • Registratie: Februari 2022
  • Laatst online: 22:11
SalexSun schreef op vrijdag 5 januari 2024 @ 13:55:
[...]


[Afbeelding]

De unit is zo aangesloten, maar de koppelingen zijn dus inmiddels geïsoleerd. Ik kan eventueel dus nog flexibele slangen toepassen

Eenmalig inklinken na grondwerkzaamheden vind ik wat anders dan verzakken. Verzakken is mi geen risico op. Horizontale trillingen kan die meerlagenbuis in isolatie mi prima opvangen.

Of zie ik dit helemaal verkeerd? Alle input is welkom

Edit
Geluid is overigens geen enkel punt op deze manier. De installateur/leverancier heeft dit destijds zo aanbevolen
Heeft diezelfde installateur ook geadviseerd om het transport rooster te laten zitten?

LG-HM071MR-U44 / SWW Hewalex PCWU 3.0 / PV SMA + Jinko 14 kWp / Kia e-Niro


Acties:
  • 0 Henk 'm!

  • SalexSun
  • Registratie: December 2017
  • Laatst online: 21:03
Jojan265 schreef op vrijdag 5 januari 2024 @ 14:31:
[...]

Heeft diezelfde installateur ook geadviseerd om het transport rooster te laten zitten?
Nee, dat was mijn eigen keuze omdat daar een trap wordt neergezet om ramen te wassen

LG monobloc s 5kW U44, 3kWp zuid, Model 3 SR+


Acties:
  • 0 Henk 'm!

  • kazemo
  • Registratie: Augustus 2022
  • Laatst online: 09:44
SalexSun schreef op vrijdag 5 januari 2024 @ 13:55:
[...]


[Afbeelding]

De unit is zo aangesloten, maar de koppelingen zijn dus inmiddels geïsoleerd. Ik kan eventueel dus nog flexibele slangen toepassen

Eenmalig inklinken na grondwerkzaamheden vind ik wat anders dan verzakken. Verzakken is mi geen risico op. Horizontale trillingen kan die meerlagenbuis in isolatie mi prima opvangen.

Of zie ik dit helemaal verkeerd? Alle input is welkom

Edit
Geluid is overigens geen enkel punt op deze manier. De installateur/leverancier heeft dit destijds zo aanbevolen
:) nou goed het ziet er goed uit (mijn voorkeur zou het niet geweest zijn)je hebt het nu eenmaal zo...hij helt een beetje naar achter als ik het begrepen heb(verder zakken doet hij ws niet meer)doe gewoon 3 opvul plaatjes van bijv 5mm achter er tussen(3 bouten losdraaien vulplaatjes tussen bigfoots en WP) dat moet toch kunnen dan komt hij terug zoals hij eerst stond....ik neem dan maar aan dat je niet in groningen woont ivm aardbevingen?? dan is dit niet de goede oplossing

Acties:
  • 0 Henk 'm!

  • SalexSun
  • Registratie: December 2017
  • Laatst online: 21:03
Regio Eindhoven idd

Edit
In de installatiehandleiding kan ik niks terugvinden over het (verplicht) gebruik van flexibele leidingen oid

[ Voor 75% gewijzigd door SalexSun op 05-01-2024 14:59 ]

LG monobloc s 5kW U44, 3kWp zuid, Model 3 SR+


Acties:
  • 0 Henk 'm!

  • M_AW
  • Registratie: November 2017
  • Laatst online: 17:47
Er lijkt iets raars aan de hand te zijn met mijn stooklijn. Ik heb dit de afgelopen weken al vaker waargenomen. Ik regel nu op T_out. Stooklijn staat op -10 +10 40 30
Bij een buitentemperatuur van +10 vraag ik dus om water van 30 graden. In mijn beleving, en zo lijk ik het ook in de handleiding te lezen, zorgt deze instellingen van een stooklijn ook bij 11 of 12 graden buiten, voor een T_out van 30. Ik dacht namelijk te begrijpen dat vanaf dit punt de lijn gewoon horizontaal wordt doorgetrokken.

Echter, de warmtepomp ging niet aan bij buitentemperatuur van 11 of 12 graden. Temperatuur van het water zat al ver onder z'n hysterese, dus dat was het punt niet. Uurtje wachten, 2 uur wachten, gebeurde niks. Pas als buitentemperatuur weer 10 of lager is, ging de warmtepomp weer aan (om een erg koude vloer + buffervat aan te treffen).

Is mijn begrip van de stooklijn verkeerd? Of is dit gedrag anders dan bij jullie?

PV: 7205Wp. LW-WP: ME SUZ-SWM40VA2 + EHST20D-VM2D. LL-WP: 3x MHI SRK20ZS-S


Acties:
  • 0 Henk 'm!

  • SalexSun
  • Registratie: December 2017
  • Laatst online: 21:03
M_AW schreef op vrijdag 5 januari 2024 @ 14:56:
Er lijkt iets raars aan de hand te zijn met mijn stooklijn. Ik heb dit de afgelopen weken al vaker waargenomen. Ik regel nu op T_out. Stooklijn staat op -10 +10 40 30
Bij een buitentemperatuur van +10 vraag ik dus om water van 30 graden. In mijn beleving, en zo lijk ik het ook in de handleiding te lezen, zorgt deze instellingen van een stooklijn ook bij 11 of 12 graden buiten, voor een T_out van 30. Ik dacht namelijk te begrijpen dat vanaf dit punt de lijn gewoon horizontaal wordt doorgetrokken.

Echter, de warmtepomp ging niet aan bij buitentemperatuur van 11 of 12 graden. Temperatuur van het water zat al ver onder z'n hysterese, dus dat was het punt niet. Uurtje wachten, 2 uur wachten, gebeurde niks. Pas als buitentemperatuur weer 10 of lager is, ging de warmtepomp weer aan (om een erg koude vloer + buffervat aan te treffen).

Is mijn begrip van de stooklijn verkeerd? Of is dit gedrag anders dan bij jullie?
Bij jou stooklijn zal er geen warmte worden geleverd wanneer het buiten >10 graden is. Ik heb me hier ook over verbaasd, dit is een paar keer eerder teruggekomen in dit topic

LG monobloc s 5kW U44, 3kWp zuid, Model 3 SR+


Acties:
  • 0 Henk 'm!

  • M_AW
  • Registratie: November 2017
  • Laatst online: 17:47
SalexSun schreef op vrijdag 5 januari 2024 @ 15:01:
[...]


Bij jou stooklijn zal er geen warmte worden geleverd wanneer het buiten >10 graden is. Ik heb me hier ook over verbaasd, dit is een paar keer eerder teruggekomen in dit topic
Dank, die heb ik even gemist in dit topic. Wellicht overheen gelezen 'omdat ik wel weet hoe een stooklijn werkt'. Niet dus :)
Betekent het ook dat er geen warmte wordt geleverd als het kouder wordt dan -10?

PV: 7205Wp. LW-WP: ME SUZ-SWM40VA2 + EHST20D-VM2D. LL-WP: 3x MHI SRK20ZS-S


Acties:
  • +1 Henk 'm!

  • kazemo
  • Registratie: Augustus 2022
  • Laatst online: 09:44
M_AW schreef op vrijdag 5 januari 2024 @ 15:04:
[...]


Dank, die heb ik even gemist in dit topic. Wellicht overheen gelezen 'omdat ik wel weet hoe een stooklijn werkt'. Niet dus :)
Betekent het ook dat er geen warmte wordt geleverd als het kouder wordt dan -10?
bij kouder dan -10 wel warmte....de voet van de stooklijn op 20gr+ zetten en dan de stook lijn laten beginnen bij bijv. 18gr+ dan gaat hij boven 18gr+ niet meer aan(s,zomers)......bii voet van bijv25gr begint daar de koel lijn

[ Voor 4% gewijzigd door kazemo op 05-01-2024 15:16 ]


Acties:
  • +1 Henk 'm!

  • KarsS
  • Registratie: Juni 2022
  • Laatst online: 21:32
Het lijntje van de stooklijn loopt inderdaad vlak onder het minimum en boven het maximum. Dat deed mij oorspronkelijk ook vermoeden dat t-aanvoer dan gelijk zou blijven. Gelukkig had ik hier op het forum al meegekregen dat de WP dan echter niet meer aangaat. Anders had ik mijn stooklijn ook lager gedefinieerd dan bij 18 graden.

Ik vraag me ook af hoe het zal gaan als de buitentemperatuur onder het minimum van, in mijn geval -10 graden, komt...

Acties:
  • +1 Henk 'm!

  • The_KnarF
  • Registratie: Oktober 2007
  • Laatst online: 10-10 17:54
M_AW schreef op vrijdag 5 januari 2024 @ 14:56:
Er lijkt iets raars aan de hand te zijn met mijn stooklijn. Ik heb dit de afgelopen weken al vaker waargenomen. Ik regel nu op T_out. Stooklijn staat op -10 +10 40 30
Bij een buitentemperatuur van +10 vraag ik dus om water van 30 graden. In mijn beleving, en zo lijk ik het ook in de handleiding te lezen, zorgt deze instellingen van een stooklijn ook bij 11 of 12 graden buiten, voor een T_out van 30. Ik dacht namelijk te begrijpen dat vanaf dit punt de lijn gewoon horizontaal wordt doorgetrokken.

Echter, de warmtepomp ging niet aan bij buitentemperatuur van 11 of 12 graden. Temperatuur van het water zat al ver onder z'n hysterese, dus dat was het punt niet. Uurtje wachten, 2 uur wachten, gebeurde niks. Pas als buitentemperatuur weer 10 of lager is, ging de warmtepomp weer aan (om een erg koude vloer + buffervat aan te treffen).

Is mijn begrip van de stooklijn verkeerd? Of is dit gedrag anders dan bij jullie?
Klopt, ik heb dat ook zo ervaren, mijn plan was ook om boven de 10°c altijd 30°c water te maken en als het kouder word wel de stooklijn volgen.
ik heb daarna de stooklijn van LG los gelaten en zelf een stooklijn gemaakt in HA.
echter nu ben ik overgestapt naar modbus via ESP, moet ik die stooklijn weer gaan bouwen (heb ik nu nog niet zoals ik die wil)

LG-HM163MR-U34


Acties:
  • 0 Henk 'm!

  • kazemo
  • Registratie: Augustus 2022
  • Laatst online: 09:44
SalexSun schreef op vrijdag 5 januari 2024 @ 14:45:
Regio Eindhoven idd

Edit
In de installatiehandleiding kan ik niks terugvinden over het (verplicht) gebruik van flexibele leidingen oid
bij filmpjes op youtube lg aansluiten worden deze slangen gebruikt.....een uitlaat van je auto hangt hij ook flexibel aan de motor

Acties:
  • 0 Henk 'm!

  • kazemo
  • Registratie: Augustus 2022
  • Laatst online: 09:44
KarsS schreef op vrijdag 5 januari 2024 @ 15:20:
Het lijntje van de stooklijn loopt inderdaad vlak onder het minimum en boven het maximum. Dat deed mij oorspronkelijk ook vermoeden dat t-aanvoer dan gelijk zou blijven. Gelukkig had ik hier op het forum al meegekregen dat de WP dan echter niet meer aangaat. Anders had ik mijn stooklijn ook lager gedefinieerd dan bij 18 graden.

Ik vraag me ook af hoe het zal gaan als de buitentemperatuur onder het minimum van, in mijn geval -10 graden, komt...
:) voor alle duidelijkheid je hebt een voet van de stooklijn...en je hebt een top van de stooklijn

Acties:
  • 0 Henk 'm!

  • PeteSplit
  • Registratie: Oktober 2023
  • Laatst online: 22:45

PeteSplit

HN091MR.NK5 HU051MR.U44

Ik dacht dat de stooklijn stopt bij het bolletje... zodat dan de koeling stooklijn kan beginnen (dus geen stooklijn in deze afbelding tussen 15 en 25 graden)

Afbeeldingslocatie: https://tweakers.net/i/aISodTy4AY_hsa8-E4d8AAQ1FV8=/800x/filters:strip_icc():strip_exif()/f/image/YCuUMcFUTGhCePtT42lXHFQt.jpg?f=fotoalbum_large

[ Voor 10% gewijzigd door PeteSplit op 05-01-2024 15:36 ]

LG AWHP / ESPhome / GoodWe 4K-DT (5kWp) / Homewizard / Home Assistant


Acties:
  • 0 Henk 'm!

  • kazemo
  • Registratie: Augustus 2022
  • Laatst online: 09:44
PeteSplit schreef op vrijdag 5 januari 2024 @ 15:26:
Ik dacht dat de stooklijn stopt bij het bolletje... zodat dan de koeling stooklijn kan beginnen

[Afbeelding]
de voet en de top moet je op het andere scherm instellen.....als je ook wil koelen moet je de voet op bijv 25gr instellen anders begint hij te vroeg met koelen....ik weet het is alles een beetje verwarrend

Acties:
  • 0 Henk 'm!

  • KarsS
  • Registratie: Juni 2022
  • Laatst online: 21:32
kazemo schreef op vrijdag 5 januari 2024 @ 15:25:
[...]

:) voor alle duidelijkheid je hebt een voet van de stooklijn...en je hebt een top van de stooklijn
Thanks _/-\o_

Acties:
  • 0 Henk 'm!

  • montebaldo55
  • Registratie: December 2020
  • Laatst online: 27-02 00:45
In de documentatie zie ik nu steeds Therma V monobloc S staan.

https://www.lgklimaat.nl/...loc-s-folder-nl-klein.pdf

Die S zal dan voor Silent staan
In de bestelnummers cq typenummers kan ik die aanduiding niet terugvinden.
Ik wil nu een nieuwe hm123mr 34 bestellen.
Hoe kan ik nagaan of dit een S model is?
Zodat ik weet dat ik zeker een nieuw model heb.
Weet iemand vanaf welk moment deze geproduceerd worden?

Acties:
  • 0 Henk 'm!

  • kazemo
  • Registratie: Augustus 2022
  • Laatst online: 09:44
:) jammer vind ik wel de stooklijn is altijd een rechte lijn bij de lg, mooi zou zijn als je er ook een kromming in gemaakt zou kunnen worden.....maar ja dat is nu eenmaal niet zo helaas

Acties:
  • 0 Henk 'm!

  • SalexSun
  • Registratie: December 2017
  • Laatst online: 21:03
kazemo schreef op vrijdag 5 januari 2024 @ 15:21:
[...]
bij filmpjes op youtube lg aansluiten worden deze slangen gebruikt.....een uitlaat van je auto hangt hij ook flexibel aan de motor
Die ik wel gezien, maar er zijn natuurlijk verschillende redenen om een flex slang toe te passen, oa geluid

LG monobloc s 5kW U44, 3kWp zuid, Model 3 SR+


Acties:
  • 0 Henk 'm!

  • gigabit
  • Registratie: September 2006
  • Laatst online: 22:07
Inderdaad :)
Afbeeldingslocatie: https://tweakers.net/i/rWYKM0U21I3fpmptTrD6b5OxXgA=/800x/filters:strip_icc():strip_exif()/f/image/cL5owcfsELWuZB1gCYdNaDM7.jpg?f=fotoalbum_large

LG-HM071MR-U44


Acties:
  • +1 Henk 'm!

  • grootkarzijn
  • Registratie: Augustus 2020
  • Laatst online: 13-04 13:05
Jojan265 schreef op vrijdag 5 januari 2024 @ 14:31:
[...]

Heeft diezelfde installateur ook geadviseerd om het transport rooster te laten zitten?
Ik heb hem er ook nog op zitten :*)

LG HM123MR + 300L DHW boiler.


Acties:
  • 0 Henk 'm!

  • Kenwood960
  • Registratie: December 2021
  • Nu online
grootkarzijn schreef op vrijdag 5 januari 2024 @ 16:06:
[...]


Ik heb hem er ook nog op zitten :*)
Ik heb hem ook nog zitten.

Scheelt als er af en toe wat voetballen of andere projectielen van spelende kinderen tegen vliegen....

Acties:
  • 0 Henk 'm!

  • Jojan265
  • Registratie: Februari 2022
  • Laatst online: 22:11
grootkarzijn schreef op vrijdag 5 januari 2024 @ 16:06:
[...]


Ik heb hem er ook nog op zitten :*)
Er wordt vanuit LG geadviseerd om hem eraf te halen. Door het rooster kan bij sneeuwval of bij veel bladeren, dit eerder aanvriezen. Dit kan bij het defrosten dan niet meer helemaal ontdooien en zal daardoor steeds meer aangroeien.

LG-HM071MR-U44 / SWW Hewalex PCWU 3.0 / PV SMA + Jinko 14 kWp / Kia e-Niro


Acties:
  • 0 Henk 'm!

  • Oilman
  • Registratie: December 2012
  • Laatst online: 21:42
Jojan265 schreef op vrijdag 5 januari 2024 @ 17:20:
[...]

Er wordt vanuit LG geadviseerd om hem eraf te halen. Door het rooster kan bij sneeuwval of bij veel bladeren, dit eerder aanvriezen. Dit kan bij het defrosten dan niet meer helemaal ontdooien en zal daardoor steeds meer aangroeien.
Dat lijkt mij eerlijk gezegd wel heel vergezocht. Er zijn wel meer zaken die LG aanbeveelt waar we hier lak aan hebben, dus deze kan er ook nog wel bij.

Acties:
  • 0 Henk 'm!

  • The_KnarF
  • Registratie: Oktober 2007
  • Laatst online: 10-10 17:54
Doe met de info hier wat je wilt, ik heb genoeg voorbeelden gezien van aangevroren bladeren takjes etc..
voorkomen dat er een bal tegen komt, zou i.d.d. een reden kunnen zijn om dat transportrooster te laten zitten.
(alhoewel een bal ook gewoon door dat rooster heen drukt)
of, je het rooster nu wel of niet laat zitten: houd de achterkant gewoon in de gaten als het vriest, en maak dat ding af en toe schoon als je denkt dat dat nodig is.

LG-HM163MR-U34


Acties:
  • 0 Henk 'm!

  • grootkarzijn
  • Registratie: Augustus 2020
  • Laatst online: 13-04 13:05
Oilman schreef op vrijdag 5 januari 2024 @ 17:26:
[...]


Dat lijkt mij eerlijk gezegd wel heel vergezocht. Er zijn wel meer zaken die LG aanbeveelt waar we hier lak aan hebben, dus deze kan er ook nog wel bij.
:*)

LG HM123MR + 300L DHW boiler.


Acties:
  • 0 Henk 'm!

  • grootkarzijn
  • Registratie: Augustus 2020
  • Laatst online: 13-04 13:05
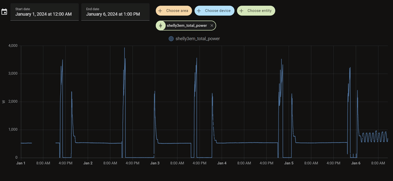
Iemand een idee waarom hij nu zo onrustig is?

Weken mooi rustig op 26 graden watertemperauur en nu hij hij op 27 graden staat(via stooklijn) blijft hij maar rommelen.

EDIT: Gaat om het laatste stukje. De rest laat zien dat stroomverbruik snaarstrak is. Los van de SWW runs.

Afbeeldingslocatie: https://tweakers.net/i/gePKOgNiM5EgDvoqrWRgB-L3bGQ=/800x/filters:strip_exif()/f/image/4xDXuO1i12aSAIvPpNO0ybs5.png?f=fotoalbum_large

[ Voor 9% gewijzigd door grootkarzijn op 06-01-2024 11:52 ]

LG HM123MR + 300L DHW boiler.


Acties:
  • +1 Henk 'm!

  • BernieW
  • Registratie: Februari 2017
  • Laatst online: 21:51
grootkarzijn schreef op zaterdag 6 januari 2024 @ 11:31:
Iemand een idee waarom hij nu zo onrustig is?

Weken mooi rustig op 26 graden watertemperauur en nu hij hij op 27 graden staat(via stooklijn) blijft hij maar rommelen.

[Afbeelding]
Defrosts
Je tijdsas staat wel erg lang, je ziet zo minder details. Maar je ziet voor afgelopen nacht kleine piekjes, dit komt doordat de waterpomp af en toe even aan gaat, een teken dat de WP temperaturen < 5C meet.
De hobbellijn van vandaag zullen de defrosts zijn. Hier bij mij was het vanochtend een graad of 1-2C, met daarbij de luchtvochtigheid krijg je gewoon defrosts.

[ Voor 26% gewijzigd door BernieW op 06-01-2024 11:49 ]


Acties:
  • 0 Henk 'm!

  • M_AW
  • Registratie: November 2017
  • Laatst online: 17:47
grootkarzijn schreef op zaterdag 6 januari 2024 @ 11:31:
Iemand een idee waarom hij nu zo onrustig is?

Weken mooi rustig op 26 graden watertemperauur en nu hij hij op 27 graden staat(via stooklijn) blijft hij maar rommelen.

[Afbeelding]
Leg zelf even uit wat we zien, maakt het makkelijker.
De pieken boven 3kW zijn sww neem ik aan. Daarna blijft de warmtepomp uit totdat water onder zn hysterese komt. Dan gaat hij weer aan, opstartpiek en dan doorpruttelen op Pmin.

Wat je op het einde ziet is dat Pmin net niet voldoende is om het setpoint vast te houden. Je ziet nu wat sommige anderen ook ervaren: de regeling is niet in staat om een vaste temperatuur aan te houden en gaat daar continu omheen schommelen.

Sommigen zullen je zeggen dat er regelsystemen tegen elkaar in staan te regelen en dat je LG warmtepomp hier niets aan kan doen. Ik kan je zeggen dat dit niet het geval hoeft te zijn. Hier geen enkele vorm van naregeling, de warmtepomp krijgt alle vrijheid, toch vertoont hij hier, en ook bij sommige anderen, dit gedrag.

Ik zie geen defrosts in deze afbeelding

PV: 7205Wp. LW-WP: ME SUZ-SWM40VA2 + EHST20D-VM2D. LL-WP: 3x MHI SRK20ZS-S


Acties:
  • 0 Henk 'm!

  • grootkarzijn
  • Registratie: Augustus 2020
  • Laatst online: 13-04 13:05
Afbeeldingslocatie: https://tweakers.net/i/k5uhouwlCZ27poomkilj9RY9wO0=/full-fit-in/4000x4000/filters:no_upscale():fill(white):strip_exif()/f/image/9TlB7YULz5lZDGRoSY6uYLp4.png?f=user_large

Volgens deze data niet.

LG HM123MR + 300L DHW boiler.


Acties:
  • 0 Henk 'm!

  • grootkarzijn
  • Registratie: Augustus 2020
  • Laatst online: 13-04 13:05
M_AW schreef op zaterdag 6 januari 2024 @ 11:47:
[...]


Leg zelf even uit wat we zien, maakt het makkelijker.
De pieken boven 3kW zijn sww neem ik aan. Daarna blijft de warmtepomp uit totdat water onder zn hysterese komt. Dan gaat hij weer aan, opstartpiek en dan doorpruttelen op Pmin.

Wat je op het einde ziet is dat Pmin net niet voldoende is om het setpoint vast te houden. Je ziet nu wat sommige anderen ook ervaren: de regeling is niet in staat om een vaste temperatuur aan te houden en gaat daar continu omheen schommelen.

Sommigen zullen je zeggen dat er regelsystemen tegen elkaar in staan te regelen en dat je LG warmtepomp hier niets aan kan doen. Ik kan je zeggen dat dit niet het geval hoeft te zijn. Hier geen enkele vorm van naregeling, de warmtepomp krijgt alle vrijheid, toch vertoont hij hier, en ook bij sommige anderen, dit gedrag.

Ik zie geen defrosts in deze afbeelding
Het ging inderdaad om het laatste stukje. De compressor rpm laat uiteraard hetzelfde zien.
Dus het is wat het is?

LG HM123MR + 300L DHW boiler.


Acties:
  • 0 Henk 'm!

  • paQ
  • Registratie: Augustus 2001
  • Nu online
BernieW schreef op zaterdag 6 januari 2024 @ 11:37:
[...]


Defrosts
Je tijdsas staat wel erg lang, je ziet zo minder details. Maar je ziet voor afgelopen nacht kleine piekjes, dit komt doordat de waterpomp af en toe even aan gaat, een teken dat de WP temperaturen < 5C meet.
De hobbellijn van vandaag zullen de defrosts zijn. Hier bij mij was het vanochtend een graad of 1-2C, met daarbij de luchtvochtigheid krijg je gewoon defrosts.
dat oscilleren aan het eind?
Nah, dat is 'gewoon' oscilleren, dat zijn geen defrosts.

Ik doe niet aan bijgeloof. Dat brengt ongeluk.


Acties:
  • +2 Henk 'm!

  • M_AW
  • Registratie: November 2017
  • Laatst online: 17:47
grootkarzijn schreef op zaterdag 6 januari 2024 @ 11:49:
[...]


Het ging inderdaad om het laatste stukje. De compressor rpm laat uiteraard hetzelfde zien.
Dus het is wat het is?
Ja ik ben bang van wel. Je gaat het overigens niet merken in je comfort ofzo, dus wat dat betreft kan je zeggen: negeer het.
Maar het is wel jammer, niet nodig. Zie ook mijn interpretatie waarom het niet nodig hoeft te zijn :
M_AW schreef op dinsdag 28 november 2023 @ 09:35:

En het is echt geen hogere wiskunde.
Stel, je hebt 22 LPM en je T_out moet 0,3 omhoog.
Dat is 0,1 x 22 x 70 = 462W thermisch extra nodig.
Je meet de buitentemperatuur, je hebt een register ergens staan met COP versus buitentemperatuur. Stel dat dat 4 is op dit punt, Dan heb je dus 462/4 = 115W elektrisch extra nodig. Dat is voor LG 3Hz erbij.

[ Voor 23% gewijzigd door M_AW op 06-01-2024 11:53 ]

PV: 7205Wp. LW-WP: ME SUZ-SWM40VA2 + EHST20D-VM2D. LL-WP: 3x MHI SRK20ZS-S


Acties:
  • 0 Henk 'm!

  • grootkarzijn
  • Registratie: Augustus 2020
  • Laatst online: 13-04 13:05
M_AW schreef op zaterdag 6 januari 2024 @ 11:52:
[...]


Ja ik ben bang van wel. Je gaat het overigens niet merken in je comfort ofzo, dus wat dat betreft kan je zeggen: negeer het.
Maar het is wel jammer, niet nodig. Zie ook mijn interpretatie waarom het niet nodig hoeft te zijn :


[...]
Het is op zich ook niet erg.
Had ik die modbus of Shelly 3EM niet aangesloten, dan had ik het ook niet geweten, maar het zo jammer.

Dank voor de antwoorden.

LG HM123MR + 300L DHW boiler.


Acties:
  • +6 Henk 'm!

  • Pixal
  • Registratie: Oktober 2001
  • Niet online

Pixal

Mijn poes popelt.

Even mijn ervaringen delen, hier en daar een sanity check en ik begrijp nog steeds niet wat ik moet doen met het debiet.

Eerst had ik 60m2 vloerverwarming beneden, in beton. Verdeeld over 4 groepen die allemaal op 2.5 L p/m stonden. Daarbij ook een tamelijk grote handdoek radiator met 9L water inhoud. Dit werd aangestuurd met een 7KW LG 44 monoblock. Iets op de groei gekocht maar ook met de gedachte dat hij toch net zo ver kon terugmoduleren als het 5KW model.

Ik dacht dat de pomp hoe dan ook niet hoger dan ~ 10 L/min zou hoeven draaien, ik heb lang "optimaal debiet" geprobeerd, op de opstart cyclus na draaide hij dan standaard op 8.2 L/min. De laatste tijd had ik hem op "vast" staan met 10 L / p/m maar ik merkte geen verschil in warmte\comfort en de opstartcyclus kon niet zonder hulp worden doorlopen.

Ik ben deze week bezig geweest met vloerverwarming boven en dit is inmiddels aangesloten. In totaal 11 korte groepen op 45m2. Ik wilde af van het verwarmen met de airco's en inderdaad, wat een verschil. De kamers zijn nu continue 18.x graden waardoor de ruimte veel prettiger voelt, geen geluiden meer als het 's nachts een beetje te koud wordt en de airco aansprong en eindelijk ook wat warmte op de overloop, waar geen radiator of airco hangt.

Ik had de hoop dat met het toevoegen van meer oppervlak vloerverwarming de opstartcyclus zonder externe scripts of hulp zou kunnen doorstaan. Vanwege een update en herstart van HA gisteren ging de WP uit, het leek het erop dat de opstartcyclus helemaal uit zichzelf is doorstaan maar ik wil het vaker zien lukken voordat ik het geloof.

In totaal is er 450 meter (10x1.3 mm) leiding bijgekomen. Ik realiseerde me pas tijdens het leggen dat er op deze manier slechts 20 liter (en een beetje in de verdeler etc) aan het systeem is toegevoegd. Droogbouw vloerverwarming koelt wel sneller af dan vloerverwarming in beton, misschien is dat een factor die helpt bij het opstarten?

De nieuwe verdeler kan in totaal maximaal 11L/min kwijt. De pomp zou dus met gemak op 20 L/min kunnen draaien. Ik heb de WP nu weer op "optimaal debiet" gezet en nog steeds draait deze op ~8 L/min. Het huis blijft stabiel warm dus echt een probleem is het ook weer niet, ik snap gewoon niet waar ik goed aan doe en zie gewoon geen enkel effect of ik nu op 8 of op 20L/min draai. (behalve dat de WP op 20L/min veel meer vermogen opneemt.) Ik heb nu één kamer die iets te warm wordt (19.5gr) en zou deze iets willen knijpen, maar als er maar 8L/min door het huis stroomt is dat best lastig draaien aan die flowmeters. Moet ik hem eerst op 20L vast zetten en dan instellen voordat ik hem weer op optimaal zet?

Overigens, onze bovenverdieping was tot nu toe altijd vrij koud. De airco's draaiden soms zo'n 12 uur per dag op 18graden en verbruikten dan zo'n 5kWh. Als de airco's uitingen daalde de temperatuur vrijwel direct. Omdat de WP 24/7 draait had ik verwacht veel meer energie te gaan verbruiken met de bovenverdieping erbij maar dit lijkt ongelofelijk mee te vallen. De WP is een fractie meer stroom gaan, van 6kWh naar 9 (buitentemp 10). Dus het verbruik voor verwarming (bij 10gr buiten) is in feite met 2kWh gedaald terwijl het comfort is verhoogd. Ben benieuwd of dit bij lagere buitentemperaturen ook lukt en het is slechts de ervaring van 2 dagen.

Hier wat foto's van de aanleg voor wie dat interessant vindt:

Het leggen van de piepschuim matten is een eitje.
Afbeeldingslocatie: https://tweakers.net/i/dfG9mRXk2A-5whG_kBdOCWE3a-Y=/x800/filters:strip_icc():strip_exif()/f/image/8K4VKBgy066voi1H35y6Sa6s.jpg?f=fotoalbum_large

De verdeler in het meest verre hoekje van het huis gepropt, de enige plek waar ik makkelijk op aanvoer en retour kon inhaken. Wel dom geweest. Ik heb de verdeler eerst opgehangen en aangesloten en kwam er pas later achter hoe stug de groene leidingen zijn. Om recht in de verdeler te komen moest ik dus eerst een stukje onder de vloer en dan omhoog, geluk dat het kon. 11 lussen verdeeld over 8 groepen:
Afbeeldingslocatie: https://tweakers.net/i/BQ7iRSzxagwH_L4NgNSP1NW7ppQ=/800x/filters:strip_icc():strip_exif()/f/image/Ydeow3ZkeKdFhTll8VWN6GEH.jpg?f=fotoalbum_large

Op deze foto zie je nog net de kunstof kozijnen met naar binnen openslaande deur. Kortgeleden geplaatst en het was toen even schrikken omdat ze op nog geen cm van de grond open gingen. Ik wilde immers nog vloerverwarming plaatsen. Het systeem is 15mm dik en we hadden klik PVC met daaronder standaard 9mm platen. Door deze niet meer terug te leggen in de nieuwe situatie is de hele vloer dus per saldo 6mm hoger geworden en kunnen de deuren van het kozijn nog net open. Helaas blijkt er wel teveel speling in het hele systeem te zitten, zojuist ook door wat andere tweakers op gewezen dat dit bij hen ook een probleem was. Als het kon zou hier iets stevigs tussen vvw en vloer moeten komen. Als deze klk PVC vloer hiervan volledig kapot gaat zou ik even niet weten wat ik terug moet leggen. Vloerbedekking? Of een vloer met stuggere achterkant?

Afbeeldingslocatie: https://tweakers.net/i/x0wiUYroCD27XdPor6LPQO4aAi4=/800x/filters:strip_icc():strip_exif()/f/image/OQfhTL6Yhk5BDIZ0Y8AFzsVG.jpg?f=fotoalbum_large

Afbeeldingslocatie: https://tweakers.net/i/Q1G7bg4L0FHpxPHzKKbjUZouLEo=/x800/filters:strip_icc():strip_exif()/f/image/GRwMxtkMdFngBToaJ7fr4V97.jpg?f=fotoalbum_large

De badkamer heeft zijn beste tijd gehad, de elektrische vloerverwarming heb ik uit principe losgekoppeld. Wanneer we klaar zijn voor deze verbouwing liggen de lussen al klaar. Voor deze ruimte heb ik een ander soort matten, die je opvult met specie. Over een paar jaar knip ik deze lussen door.
Afbeeldingslocatie: https://tweakers.net/i/ULwLEuOmnJE2V54QgJ0BRPAzd8E=/x800/filters:strip_icc():strip_exif()/f/image/yEy8cHip92T9jHjZvYz3Ajn2.jpg?f=fotoalbum_large

Hier is goed te zien hoe belangrijk de aluminium verdelers zijn.
Afbeeldingslocatie: https://tweakers.net/i/3IA0OLzzNPrN-bdAt0lfYGUDGDk=/x800/filters:strip_icc():strip_exif()/f/image/1rm6Jyjd2miqQaiyea6GNhlD.jpg?f=fotoalbum_large

[ Voor 8% gewijzigd door Pixal op 06-01-2024 16:00 ]


Acties:
  • 0 Henk 'm!

  • BernieW
  • Registratie: Februari 2017
  • Laatst online: 21:51
grootkarzijn schreef op zaterdag 6 januari 2024 @ 11:49:
[...]


Het ging inderdaad om het laatste stukje. De compressor rpm laat uiteraard hetzelfde zien.
Dus het is wat het is?
Als het oscilleren is kun je een beetje spelen met je instellingen. Wat voor waterflow instelling gebruik je nu en waar regel je op Ta of Tr? Meestal werkt regelen op Ta het best.
Als je optimaal debiet draait kun je hierin misschien iets bereiken met een wat andere stooklijn. Als alternatief kun je ook met bv vast debiet gaan experimenteren.
Verleden jaar had ik met vast debiet vooral oscillaties op een Ta van 28C. De reden dat ik met vast debiet ben gaan draaine is dat ie bij mij in optimaal altijd onrustig was. Dit seizoen ook met vast debiet begonnen, maar draai nu al weer weken op optimaal. De stooklijn heb ik begin dit seizoen iets aangepastt. Af en toe nog wel wat gekke dingen gezien, maar overal tot nu toe best tevreden.
Neem aan dat je afgiftesysteem goed is ingeregeld. Als je een parallel buffer hebt kun je ook nog wat met het debiet van de secundaire pomp spelen.

Acties:
  • 0 Henk 'm!

  • Sil-vur
  • Registratie: November 2011
  • Laatst online: 30-09 18:33
grootkarzijn schreef op zaterdag 6 januari 2024 @ 11:31:
Iemand een idee waarom hij nu zo onrustig is?

Weken mooi rustig op 26 graden watertemperauur en nu hij hij op 27 graden staat(via stooklijn) blijft hij maar rommelen.

EDIT: Gaat om het laatste stukje. De rest laat zien dat stroomverbruik snaarstrak is. Los van de SWW runs.

[Afbeelding]
Ik zie dat oscilleren vooral als de compressor bij mij 12hz draait, erboven en eronder niet.
Of het is mijn afgifte icm met stooklijn, of de lg die dit gewoon altijd doet op 12hz.

Correctie; op 12hz draaien doet hij dus niet, hij schommelt van 11hz naar 13hz bij mij.

[ Voor 5% gewijzigd door Sil-vur op 06-01-2024 12:21 ]


Acties:
  • 0 Henk 'm!

  • Jojan265
  • Registratie: Februari 2022
  • Laatst online: 22:11
grootkarzijn schreef op zaterdag 6 januari 2024 @ 12:04:
[...]


Het is op zich ook niet erg.
Had ik die modbus of Shelly 3EM niet aangesloten, dan had ik het ook niet geweten, maar het zo jammer.

Dank voor de antwoorden.
Waarschijnlijk is de inverter snelheid in de afgelopen dagen steeds op het minimum geweest. Nu moet hij iets meer doen en warmtepomp is dan steeds een beetje aan het zoeken (middels Fuzzy Logic) wat de inverter snelheid moet zijn om de gewenste temperatuur te halen. Dit is op zich niet erg, maar het zou natuurlijk ideaal zijn, als hij meteen naar de juiste waarde gaat en daar blijft. Mijn ervaring is, dat hij af en toe dit soort regeling laat zien, en dan opeens wel weer rustig wordt.

In het geval dat je net steeds tegen een defrost aan zit te hikken is dit vervelend, maar maak je er niet te druk over.

LG-HM071MR-U44 / SWW Hewalex PCWU 3.0 / PV SMA + Jinko 14 kWp / Kia e-Niro


Acties:
  • 0 Henk 'm!

  • Jojan265
  • Registratie: Februari 2022
  • Laatst online: 22:11
Sil-vur schreef op zaterdag 6 januari 2024 @ 12:19:
[...]


Ik zie dat oscilleren vooral als de compressor bij mij 12hz draait, erboven en eronder niet.
Of het is mijn afgifte icm met stooklijn, of de lg die dit gewoon altijd doet op 12hz.

Correctie; op 12hz draaien doet hij dus niet, hij schommelt van 11hz naar 13hz bij mij.
Ik weet niet precies welke uitvoering jij hebt, maar die van mij kan wel op 12 Hz. Het was wel even zoeken, want het komt inderdaad maar weinig voor. Meestal langere tijd op 11 Hz en dan af te toe iets hoger tot 15 Hz, maar 12 Hz zelden. Op 9 december heeft hij toch een langere tijd daarop gedraaid:

Afbeeldingslocatie: https://tweakers.net/i/LENszqgRBjmuk4ohjrmb3o-NhgA=/800x/filters:strip_exif()/f/image/GdOOK0vFnOBOTlxEEm7DdZsl.png?f=fotoalbum_large

LG-HM071MR-U44 / SWW Hewalex PCWU 3.0 / PV SMA + Jinko 14 kWp / Kia e-Niro


Acties:
  • 0 Henk 'm!

  • Sil-vur
  • Registratie: November 2011
  • Laatst online: 30-09 18:33
Jojan265 schreef op zaterdag 6 januari 2024 @ 12:32:
[...]

Ik weet niet precies welke uitvoering jij hebt, maar die van mij kan wel op 12 Hz. Het was wel even zoeken, want het komt inderdaad maar weinig voor. Meestal langere tijd op 11 Hz en dan af te toe iets hoger tot 15 Hz, maar 12 Hz zelden. Op 9 december heeft hij toch een langere tijd daarop gedraaid:

[Afbeelding]
Ik heb de 5kw u44. Ga even kijken of ik hem op 12hz kan krijgen, ben nu wel benieuwd.

Acties:
  • 0 Henk 'm!

  • donds
  • Registratie: Augustus 2014
  • Laatst online: 01-10 17:48
Hallo iedereen,

Hopelijk is er iemand met een soort gelijke installatie als die van ons.
Wij hebben sinds vorige jaar ook de warmte pomp van LG 7kw variant. Nu willen wij onze eigen thermostaat hier op aansluiten. Destijds hebben we beide varianten van de netatmo thermostaat gekocht, de modulerende en standaard thermostaat(Deze zijn aangeschaft voor dat de wp geplaatst was).

Mijn vraag is hoe krijg ik 1 van de 2 werkende?
Ik heb inmiddels alles al geprobeerd en verschillende handleidingen van LG zelf gevolgd. Zodra ik de relais aansluit (onderdeel van de thermostaat) is het niet meer mogelijk om het water temperatuur aan te passen. Deze functie wordt geblokkeerd tevens ook de ai functie.
Hierdoor kan ik het verwarming water niet instellen waardoor deze niet meer de woning kan verwarmen, ook zal de thermostaat nooit een aan uit signaal sturen naar de warmtepomp. Doordat dit niet gebeurt zal de pomp ook niet aanschakelen om de woning te verwarmen.

Ik ben inmiddels bewust dat de LG niet opentherm compatibel is, maar de aan/uit functie werkt ook niet. Ook heb ik op de forum voorbij zien komen dat de wp op ai moet stoken en dat de thermostaat de rest doet, helaas is de ai functie ook geblokkeerd.

Ik heb de grijze & zwarte kabel aangesloten op het paneel van de warmtepomp en ook de kabels omgewisseld.
Beide thermostaten geven helaas geen aan/uit signaal.

Uitleg over onze huidige situatie;
- Vloerverwarming op de begane grond en 1ste etage, met beide een eigen Netatmo valve.
- Radiator in de badkamer en op zolder, beide eigen netatmo valve.
- De relays is inmiddels aangesloten aan het net om verbinding te maken met de valves en thermostaat (standaard variant).
- In de woonkamer staat de standaard netatmo thermostaat die de vloerverwarming temperatuur aanstuurt.
- LG paneel hangt op zolder (dit is helaas gedaan door een miscommunicatie en is ook niet meer mogelijk om te verplaatsten).

De huidige installatie “werkt”. Het probleem is dat de wp de temperatuur bepaalt van de thermostaat op zolder waardoor het voor niets aansluit of uitstaat.

Mijn wens is om de netatmo thermostaat te gebruiken om het aan/uit signaal te geven en dat de verwarmingswater op 34 graden ingesteld kan worden. Of dit via LG of netatmo gaat maakt mij niet uit.

Hopelijk is er iemand die advies heeft of een soort gelijke issue heeft meegemaakt.

Fijne dag en alvast bedankt!

Acties:
  • 0 Henk 'm!

  • Jojan265
  • Registratie: Februari 2022
  • Laatst online: 22:11
donds schreef op zaterdag 6 januari 2024 @ 12:43:
Hallo iedereen,

Hopelijk is er iemand met een soort gelijke installatie als die van ons.
Wij hebben sinds vorige jaar ook de warmte pomp van LG 7kw variant. Nu willen wij onze eigen thermostaat hier op aansluiten. Destijds hebben we beide varianten van de netatmo thermostaat gekocht, de modulerende en standaard thermostaat(Deze zijn aangeschaft voor dat de wp geplaatst was).

Mijn vraag is hoe krijg ik 1 van de 2 werkende?
Ik heb inmiddels alles al geprobeerd en verschillende handleidingen van LG zelf gevolgd. Zodra ik de relais aansluit (onderdeel van de thermostaat) is het niet meer mogelijk om het water temperatuur aan te passen. Deze functie wordt geblokkeerd tevens ook de ai functie.
Hierdoor kan ik het verwarming water niet instellen waardoor deze niet meer de woning kan verwarmen, ook zal de thermostaat nooit een aan uit signaal sturen naar de warmtepomp. Doordat dit niet gebeurt zal de pomp ook niet aanschakelen om de woning te verwarmen.

Ik ben inmiddels bewust dat de LG niet opentherm compatibel is, maar de aan/uit functie werkt ook niet. Ook heb ik op de forum voorbij zien komen dat de wp op ai moet stoken en dat de thermostaat de rest doet, helaas is de ai functie ook geblokkeerd.

Ik heb de grijze & zwarte kabel aangesloten op het paneel van de warmtepomp en ook de kabels omgewisseld.
Beide thermostaten geven helaas geen aan/uit signaal.

Uitleg over onze huidige situatie;
- Vloerverwarming op de begane grond en 1ste etage, met beide een eigen Netatmo valve.
- Radiator in de badkamer en op zolder, beide eigen netatmo valve.
- De relays is inmiddels aangesloten aan het net om verbinding te maken met de valves en thermostaat (standaard variant).
- In de woonkamer staat de standaard netatmo thermostaat die de vloerverwarming temperatuur aanstuurt.
- LG paneel hangt op zolder (dit is helaas gedaan door een miscommunicatie en is ook niet meer mogelijk om te verplaatsten).

De huidige installatie “werkt”. Het probleem is dat de wp de temperatuur bepaalt van de thermostaat op zolder waardoor het voor niets aansluit of uitstaat.

Mijn wens is om de netatmo thermostaat te gebruiken om het aan/uit signaal te geven en dat de verwarmingswater op 34 graden ingesteld kan worden. Of dit via LG of netatmo gaat maakt mij niet uit.

Hopelijk is er iemand die advies heeft of een soort gelijke issue heeft meegemaakt.

Fijne dag en alvast bedankt!
Wat je wilt is heel goed mogelijk. Je moet dan wel even begrijpen hoe dat bij een LG warmtepomp werkt.

Indien je een externe thermostaat wilt, moet de dipswitch 8 op ON gezet worden. Je kunt dan een externe thermostaat aansluiten op de warmtepomp, waarbij je moet opletten, dat deze 230 V AC schakelt en een potentiaal vrij contact moet zijn. Open therm werkt dus niet.

Vervolgens moet je zorgen, dat de warmtepomp op alleen water regelt. Op het bedieningspaneel van de LG kun je dan nog wel kiezen of dit een vaste watertemperatuur of een watertemperatuur via een stooklijn moet zijn. In het eerste geval zet de je bediening op warmte en in het tweede en meest logische geval zet je de bediening op AI. Echter is de bediening alleen mogelijk op het moment dat de thermostaat warmte vraagt. De externe thermostaat schakelt namelijk de warmtepomp eigenlijk in zijn geheel aan/uit. En bij uit kun je niets instellen. Dus als de externe thermostaat goed is aangesloten, dan deze even op een hoge temperatuur vraag instellen, zodat je zeker weet dat het contact naar de LG gesloten is. Op dat moment is de bediening vrij gegeven op de LG control unit en kun je alle instellingen goed zetten.

Als je ven zoekt in dit topic is er wel het één en ander over geschreven.

LG-HM071MR-U44 / SWW Hewalex PCWU 3.0 / PV SMA + Jinko 14 kWp / Kia e-Niro


Acties:
  • +1 Henk 'm!

  • SalexSun
  • Registratie: December 2017
  • Laatst online: 21:03
Een alternatief voor de thermostaatfunctie van de warmtepomp, is de energiestatus gebruiken. Door over de juiste contacten 230v te zetten kan de LG in energy state 1 (off) worden gezet. Ik weet overigens niet in hoeverre dit invloed op dhw bedrijf heeft, die functie gebruik ik niet.

Het voordeel is dat alle functie op de RMC gewoon toegankelijk zijn

Op de fotos is de LG dus door de thermostaat in energy state 1 (off) gezet.
Afbeeldingslocatie: https://tweakers.net/i/e5kOuuKiqur44-YZzZh9kE47ZJ4=/232x232/filters:strip_icc():strip_exif()/f/image/usDq8GMjEMULgaS1VFydvhKG.jpg?f=fotoalbum_tileAfbeeldingslocatie: https://tweakers.net/i/2sM9gpIN_Qu2pHSMFAGGJgFXjn8=/232x232/filters:strip_icc():strip_exif()/f/image/Ua9e8AxT8YlB6yCsiqgcdmfH.jpg?f=fotoalbum_tile



Edit voor een ieder die dit later leest.
Ik ben niet overtuigd dat op deze manier de vorstbeveiliging actief is. Zie ook https://gathering.tweaker...message/77719090#77719090

[ Voor 8% gewijzigd door SalexSun op 07-01-2024 14:52 ]

LG monobloc s 5kW U44, 3kWp zuid, Model 3 SR+

Pagina: 1 ... 129 ... 182 Laatste