LG Therma (Monoblock) warmtepompen topic - Deel 1

Pagina: 1 ... 114 ... 206 Laatste
Acties:

Onderwerpen


  • Leonp
  • Registratie: November 2023
  • Laatst online: 05-02 15:49
sparkly schreef op zondag 3 december 2023 @ 11:47:
[...]


Ah, stille modus aan. Daar heb je waarschijnlijk je oorzaak al. 'van de week' is redelijk algemeen. Wat waren de buitentemperaturen gemiddeld 24h 'vandeweek'?

Een paar graden verschil heeft echt flinke impact.
De stille modus uitgezet en hij loopt zonder probleem direct naar zijn ingestelde waarde.
Heren, dank je wel.
Is iets te zeggen van het kantelpunt "aan/uit"? Of is dit het moment dat ik nu meemaak dat hij op stille modus zijn temperatuur niet haalt.

  • sparkly
  • Registratie: December 2009
  • Laatst online: 09:46
Leonp schreef op zondag 3 december 2023 @ 11:59:
[...]

De stille modus uitgezet en hij loopt zonder probleem direct naar zijn ingestelde waarde.
Heren, dank je wel.
Is iets te zeggen van het kantelpunt "aan/uit"? Of is dit het moment dat ik nu meemaak dat hij op stille modus zijn temperatuur niet haalt.
Dit is het kantelpunt. Bij mij dan in ieder geval, temperaturen rond het vriespunt. Eigenlijk vanaf het moment dat de defrosts beginnen staat stille modus alleen tussen 22:00 en 08:00 aan.

LG Therma V HM163M U33 / 5kWp Zuid - 7,2kWp West - 2,8kWp Oost / 48HP 300l / 3x Multiplus 2/5000, 40kWh LFP. BMW iX3 2022


  • Leonp
  • Registratie: November 2023
  • Laatst online: 05-02 15:49
sparkly schreef op zondag 3 december 2023 @ 12:04:
[...]


Dit is het kantelpunt. Bij mij dan in ieder geval, temperaturen rond het vriespunt. Eigenlijk vanaf het moment dat de defrosts beginnen staat stille modus alleen tussen 22:00 en 08:00 aan.
Waar kan ik de tijd instellen van de stillemodus?

  • kazemo
  • Registratie: Augustus 2022
  • Laatst online: 06-05 11:20
sparkly schreef op zondag 3 december 2023 @ 12:04:
[...]


Dit is het kantelpunt. Bij mij dan in ieder geval, temperaturen rond het vriespunt. Eigenlijk vanaf het moment dat de defrosts beginnen staat stille modus alleen tussen 22:00 en 08:00 aan.
:) juist ja heb ik ook zo,als ik in bed lig hoeft het in huis niet zo warm te zijn houd het op 18 gr in de woonkamer is voldoende na 7uur van stille modus af word weer 20,5 gr +- om 10u

  • Speedener
  • Registratie: September 2000
  • Nu online
Wij hebben een zelfde soort situatie als @Leonp. De warmte vraag wordt niet behaald. Wij hebben een buffervat ertussen. TA komt niet hoger dan 29 graden. T-delta is ingesteld op 5. Maar de input is 26 graden. Flow is tussen de 35-47 LPM. Maar de druk is tussen 1.1 en 1.2 (dat lijkt me wat laag?). Silent mode staat uit.

Is die druk de boosdoener?

  • kazemo
  • Registratie: Augustus 2022
  • Laatst online: 06-05 11:20
Speedener schreef op zondag 3 december 2023 @ 12:26:
Wij hebben een zelfde soort situatie als @Leonp. De warmte vraag wordt niet behaald. Wij hebben een buffervat ertussen. TA komt niet hoger dan 29 graden. T-delta is ingesteld op 5. Maar de input is 26 graden. Flow is tussen de 35-47 LPM. Maar de druk is tussen 1.1 en 1.2 (dat lijkt me wat laag?). Silent mode staat uit.

Is die druk de boosdoener?
:) systeem druk op 2bar, flow lager zetten,zet maar eens op bijv. 17ltr/min.....maar ik ken je andere instellingen natuurlijk niet???

[ Voor 8% gewijzigd door kazemo op 03-12-2023 12:33 ]


  • BernieW
  • Registratie: Februari 2017
  • Laatst online: 08:50
Speedener schreef op zondag 3 december 2023 @ 12:26:
Wij hebben een zelfde soort situatie als @Leonp. De warmte vraag wordt niet behaald. Wij hebben een buffervat ertussen. TA komt niet hoger dan 29 graden. T-delta is ingesteld op 5. Maar de input is 26 graden. Flow is tussen de 35-47 LPM. Maar de druk is tussen 1.1 en 1.2 (dat lijkt me wat laag?). Silent mode staat uit.

Is die druk de boosdoener?
Welke flow regeling gebruik je, vast debiet of vaste delta T?
De druk mag wel wat hoger, maar heeft geen invloed op wat je nu ziet.
Heb zelf een iets kleinere WP (14 kW), maar haalde eerder deze week ook m'n Ta niet toen ik het debiet wat verhoogde (dik 30 l/min). Flow instellen op optimale mode of vast debiet werkte bij mij wel. Omdat de regelaar bij mij wat lijkt te oscilleren bij optimale flow of vast debiet uiteindelijk de vaste flow een stuk lager gezet (21 l/min) en dat werkt wel goed.

Mijn hypothese is dat zelfs met vaste flow de regelaar probeert om een delta T van 5 C te houden, en als dat niet lukt terug gaat moduleren met als gevolg een te laag vermogen om Ta te halen.
Maar wat het ook is, het is ongwenst gedrag, en lijkt op een bug in de regelaar. Zal binnenkort een paar grafiekjes van maken.

  • SalexSun
  • Registratie: December 2017
  • Laatst online: 08:37
Leonp schreef op zondag 3 december 2023 @ 11:59:
[...]

De stille modus uitgezet en hij loopt zonder probleem direct naar zijn ingestelde waarde.
Heren, dank je wel.
Is iets te zeggen van het kantelpunt "aan/uit"? Of is dit het moment dat ik nu meemaak dat hij op stille modus zijn temperatuur niet haalt.
Met stille modus haalde je adhv flow en delta T zon 4500W thermische energie. Stille mode haalt de LG grofweg 60 ~ 65 % van rated. Je hebt een 7kW model, dus klopt wel ongeveer

LG monobloc s 5kW U44, 3kWp zuid, Model 3 SR+


  • montebaldo55
  • Registratie: December 2020
  • Laatst online: 27-02-2025
Zag een vraag in een ander topic over reinigen van de condensor. Daar reactie op gegeven.
Deel het hier ook maar:

Laatst toevallig op een cursus over gehad.
Een zei doe het standaard 1x per jaar, ook bij klanten
Kreeg toen een tip over een bepaald soort zeep: Grielzeep of gridsoap.
Heb daar toen op gegoogled
Het blijkt in de zwembad wereld heel normaal om regelmatig je condensor te reinigen en is nog simpel ook.
Zoek er maar eens op.
Prijs is vrijwel overal gelijk €29. Je kunt het ook kopen voor €15. Werkingg is gelijk maar niet biologisch afbreekbaar

  • burnj
  • Registratie: December 2023
  • Laatst online: 20-03-2024
Beste tweakers,

Na 20 jaar actief meegelezen te hebben, is hier mijn eerste officiele tweakers bericht. Ik ben de trotse eigenaar van een LG Therma V. Deze is vorig jaar geinstalleerd. Helaas heeft hij nooit echt goed gewerkt. Met name rond het vriespunt lijkt de warmtempomp het niet goed te trekken terwijl het huis prima is geisoleerd. Helaas is mijn installateur ermee gestopt. Achteraf heb ik spijt van mijn keuze voor deze installateur, maar zo gaat het helaas soms.

Situatie:
• LG Therma V Split met binnenunit HN091MR NK5 (9kw)
• In hybride opstelling met hulp van CV ketel.
• De dip swich 6 en 7 zijn beiden ingesteld op “On”. Als ik dit verander reageerd de circuit breaker niet meer, dus ik denk dat die switches goed staan.
• Ik lees in de manuals dat er opties zijn om gebruik te maken van “elektrische heaters” en ook dat je gebruik kan maken van een “ketel van derde”. De unit is nu zo ingericht dat de CV ketel bij zou moeten springen bij een bepaalde temperatuur. Hiervoor wordt echter gebruik/misbruik gemaakt van de opties voor “external heater”. De thermostaatdraad van de ketel ergens komt ergens binnen in de binnenunit en loopt naar een circuit breaker. De overgang van warmtepomp naar CV ketel wordt echter ingesteld via de controller onder “kamerverwarming” => “elektrische verwaming op temperatuur”. Als ik daar de drempelwaarde verander, dan zie ik dat de circuitbreaker daarop reageert.

Probleem
• Warmtepomp heeft moeite met draaien rondom het vriespunt. Afgifte temperatuur is dan rond 28 graden, invoer 24 graden. Dat is onvoldoende om het huis dan warm te krijgen.
• De ketel sprint ook niet aan op de ingestelde drempelwaarde. Er lijkt dus iets aan de hand te zijn met de bedrading en instellingen vermoed ik.

Heeft er iemand suggesties? Of zijn er misschien tweakers in de buurt van Hilversum die eens me zouden willen kijken?

Afbeeldingslocatie: https://tweakers.net/i/yah5a8tLcsR3GWhcgIoPwQBfKYw=/800x/filters:strip_exif()/f/image/1YB53wX4cuuWhwTLQhehvB1N.png?f=fotoalbum_large

[ Voor 23% gewijzigd door burnj op 03-12-2023 13:17 . Reden: plaatje bijgevoegd ]


  • kazemo
  • Registratie: Augustus 2022
  • Laatst online: 06-05 11:20
burnj schreef op zondag 3 december 2023 @ 12:59:
Beste tweakers,

Na 20 jaar actief meegelezen te hebben, is hier mijn eerste officiele tweakers bericht. Ik ben de trotse eigenaar van een LG Therma V. Deze is vorig jaar geinstalleerd. Helaas heeft hij nooit echt goed gewerkt. Met name rond het vriespunt lijkt de warmtempomp het niet goed te trekken terwijl het huis prima is geisoleerd. Helaas is mijn installateur ermee gestopt. Achteraf heb ik spijt van mijn keuze voor deze installateur, maar zo gaat het helaas soms.

Situatie:
• LG Therma V Split met binnenunit HN091MR NK5 (9kw)
• In hybride opstelling met hulp van CV ketel.
• De dip swich 6 en 7 zijn beiden ingesteld op “On”. Als ik dit verander reageerd de circuit breaker niet meer, dus ik denk dat die switches goed staan.
• Ik lees in de manuals dat er opties zijn om gebruik te maken van “elektrische heaters” en ook dat je gebruik kan maken van een “ketel van derde”. De unit is nu zo ingericht dat de CV ketel bij zou moeten springen bij een bepaalde temperatuur. Hiervoor wordt echter gebruik/misbruik gemaakt van de opties voor “external heater”. De thermostaatdraad van de ketel ergens komt ergens binnen in de binnenunit en loopt naar een circuit breaker. De overgang van warmtepomp naar CV ketel wordt echter ingesteld via de controller onder “kamerverwarming” => “elektrische verwaming op temperatuur”. Als ik daar de drempelwaarde verander, dan zie ik dat de circuitbreaker daarop reageert.

Probleem
• Warmtepomp heeft moeite met draaien rondom het vriespunt. Afgifte temperatuur is dan rond 28 graden, invoer 24 graden. Dat is onvoldoende om het huis dan warm te krijgen.
• De ketel sprint ook niet aan op de ingestelde drempelwaarde. Er lijkt dus iets aan de hand te zijn met de bedrading en instellingen vermoed ik.

Heeft er iemand suggesties? Of zijn er misschien tweakers in de buurt van Hilversum die eens me zouden willen kijken?
:) ik heb cv ketel ook zg hybride aan gesloten....dit moet dus echt op de aansluiting ketel van derde ketel schakeld dan bij, standaard bij buiten temp. -10.....bij hybride moeten er wel terugslagkleppen zijn geplaatst!! anders werkt het niet goed waterzijdig


edit: ik zie je hebt foto toegevoegd .....nou zie nu je hebt totaal iets anders als ik heb,ik heb alles in het monoblok je installateur heeft een extra schakelkast toegevoegd ???? daar heb ik geen kennis van ,en moet dus afhaken. Sorry

[ Voor 6% gewijzigd door kazemo op 03-12-2023 14:43 ]


  • Kip
  • Registratie: September 2004
  • Niet online

Kip

montebaldo55 schreef op zondag 3 december 2023 @ 12:55:
Zag een vraag in een ander topic over reinigen van de condensor. Daar reactie op gegeven.
Deel het hier ook maar:

Laatst toevallig op een cursus over gehad.
Een zei doe het standaard 1x per jaar, ook bij klanten
Kreeg toen een tip over een bepaald soort zeep: Grielzeep of gridsoap.
Heb daar toen op gegoogled
Het blijkt in de zwembad wereld heel normaal om regelmatig je condensor te reinigen en is nog simpel ook.
Zoek er maar eens op.
Prijs is vrijwel overal gelijk €29. Je kunt het ook kopen voor €15. Werkingg is gelijk maar niet biologisch afbreekbaar
Zoek eventueel ook op aircoreiniger in de vergelijking. Daar zijn biologische afbreekbare opties die minder kosten.

Pardon my dutch


  • sparkly
  • Registratie: December 2009
  • Laatst online: 09:46
Speedener schreef op zondag 3 december 2023 @ 12:26:
Wij hebben een zelfde soort situatie als @Leonp. De warmte vraag wordt niet behaald. Wij hebben een buffervat ertussen. TA komt niet hoger dan 29 graden. T-delta is ingesteld op 5. Maar de input is 26 graden. Flow is tussen de 35-47 LPM. Maar de druk is tussen 1.1 en 1.2 (dat lijkt me wat laag?). Silent mode staat uit.

Is die druk de boosdoener?
Ik heb een 16kW 3-fase met buffer en druk is hier hetzelfde. Geen problemen, maar bijvullen kan geen kwaad. (Ik heb een lekje gehad, vandaar wat lage druk)
Ik stuur dan niet op dT. En haal met deze buitentemperaturen nog 14.5kW thermisch na een defrost. (Overigens is dat niet eens met compressor maximaal, dus er iets nog iets over) Flow is hier strak 35l/min.

Welk model WP heb je? Wat zijn verder je instellingen? Wat heb je al geprobeerd?

[ Voor 4% gewijzigd door sparkly op 03-12-2023 13:09 ]

LG Therma V HM163M U33 / 5kWp Zuid - 7,2kWp West - 2,8kWp Oost / 48HP 300l / 3x Multiplus 2/5000, 40kWh LFP. BMW iX3 2022


  • Thijs90
  • Registratie: Maart 2023
  • Laatst online: 04-03 20:57
The_KnarF schreef op woensdag 29 november 2023 @ 12:08:
[...]

of je bij opstart silent mode aan moet hebben hangt van je afgifte af, heb je voldoende afgifte dan zou ik silent mode uit laten.
Maar als je dan na een defrost niet door je opstart komt, dan toch het eerste kwartier i.i.g. silent mode aan zetten.
Daarnaast vind ik het geluid ook nogal luid als je geen silent mode aan hebt staan na een defrost. De compressor loopt zo door naar de 70Hz en dan kun je de WP wel horen. Ik wil dat graag (vooral 's nachts) voorkomen

  • BernieW
  • Registratie: Februari 2017
  • Laatst online: 08:50
Kip schreef op zondag 3 december 2023 @ 13:07:
[...]


Zoek eventueel ook op aircoreiniger in de vergelijking. Daar zijn biologische afbreekbare opties die minder kosten.
Of gewoon Dasty :)

  • sparkly
  • Registratie: December 2009
  • Laatst online: 09:46
burnj schreef op zondag 3 december 2023 @ 12:59:
Beste tweakers,

Na 20 jaar actief meegelezen te hebben, is hier mijn eerste officiele tweakers bericht. Ik ben de trotse eigenaar van een LG Therma V. Deze is vorig jaar geinstalleerd. Helaas heeft hij nooit echt goed gewerkt. Met name rond het vriespunt lijkt de warmtempomp het niet goed te trekken terwijl het huis prima is geisoleerd. Helaas is mijn installateur ermee gestopt. Achteraf heb ik spijt van mijn keuze voor deze installateur, maar zo gaat het helaas soms.

Situatie:
• LG Therma V Split met binnenunit HN091MR NK5 (9kw)
• In hybride opstelling met hulp van CV ketel.
• De dip swich 6 en 7 zijn beiden ingesteld op “On”. Als ik dit verander reageerd de circuit breaker niet meer, dus ik denk dat die switches goed staan.
• Ik lees in de manuals dat er opties zijn om gebruik te maken van “elektrische heaters” en ook dat je gebruik kan maken van een “ketel van derde”. De unit is nu zo ingericht dat de CV ketel bij zou moeten springen bij een bepaalde temperatuur. Hiervoor wordt echter gebruik/misbruik gemaakt van de opties voor “external heater”. De thermostaatdraad van de ketel ergens komt ergens binnen in de binnenunit en loopt naar een circuit breaker. De overgang van warmtepomp naar CV ketel wordt echter ingesteld via de controller onder “kamerverwarming” => “elektrische verwaming op temperatuur”. Als ik daar de drempelwaarde verander, dan zie ik dat de circuitbreaker daarop reageert.

Probleem
• Warmtepomp heeft moeite met draaien rondom het vriespunt. Afgifte temperatuur is dan rond 28 graden, invoer 24 graden. Dat is onvoldoende om het huis dan warm te krijgen.
• De ketel sprint ook niet aan op de ingestelde drempelwaarde. Er lijkt dus iets aan de hand te zijn met de bedrading en instellingen vermoed ik.

Heeft er iemand suggesties? Of zijn er misschien tweakers in de buurt van Hilversum die eens me zouden willen kijken?

[Afbeelding]
- Alle warmtepompen hebben moeite rond het vriespunt. Gezien je hybride keuze ga ik er vanuit dat je WP bij voorbaat te lage capaciteit heeft om het hele huis te verwarmen, waarom zou je anders hybride nemen. En dat merk je dan nu.

Als je de capaciteit wil narekenen. Probeer zo nauwkeurig mogelijk en op meerdere momenten op te schrijven:
- Tin
-Tuit
- flow
Bij voorkeur op een moment dat de WP hard werkt, compressor maximaal. Zo is het thermische vermogen uit te rekenen met Q=m.c.dT

Hybride setup heb ik geen ervaring mee met de LG. Ik had enkel een jaar lang de ketel parallel als backup.

LG Therma V HM163M U33 / 5kWp Zuid - 7,2kWp West - 2,8kWp Oost / 48HP 300l / 3x Multiplus 2/5000, 40kWh LFP. BMW iX3 2022


  • kazemo
  • Registratie: Augustus 2022
  • Laatst online: 06-05 11:20
sparkly schreef op zondag 3 december 2023 @ 13:26:
[...]


- Alle warmtepompen hebben moeite rond het vriespunt. Gezien je hybride keuze ga ik er vanuit dat je WP bij voorbaat te lage capaciteit heeft om het hele huis te verwarmen, waarom zou je anders hybride nemen. En dat merk je dan nu.

Als je de capaciteit wil narekenen. Probeer zo nauwkeurig mogelijk en op meerdere momenten op te schrijven:
- Tin
-Tuit
- flow
Bij voorkeur op een moment dat de WP hard werkt, compressor maximaal. Zo is het thermische vermogen uit te rekenen met Q=m.c.dT

Hybride setup heb ik geen ervaring mee met de LG. Ik had enkel een jaar lang de ketel parallel als backup.
ik heb het hybride ketel is nooit aangegaan tot nu toe :9 ....dient als backup als WP onverhoopt defect is !!!.......of als ik het heel snel warm wil hebben schakel ik hem met bestaande kamer thermostaat bij........gebruik hem alleen voor warm tapwater

[ Voor 7% gewijzigd door kazemo op 03-12-2023 13:37 ]


  • grootkarzijn
  • Registratie: Augustus 2020
  • Laatst online: 24-11-2025
Leonp schreef op zondag 3 december 2023 @ 12:09:
[...]

Waar kan ik de tijd instellen van de stillemodus?
Gewoon in het menu.
Instellingen -> functie

Niet bij de installateurs instellingen, maar gewoon gebruikersinstellingen.

LG HM123MR + 300L DHW boiler.


  • grootkarzijn
  • Registratie: Augustus 2020
  • Laatst online: 24-11-2025
Leonp schreef op zondag 3 december 2023 @ 12:09:
[...]

Waar kan ik de tijd instellen van de stillemodus?
Er ging iets fout met een foutmelding. Blijkbaar ineens 2 reacties.

[ Voor 26% gewijzigd door grootkarzijn op 03-12-2023 15:25 ]

LG HM123MR + 300L DHW boiler.


  • PeteSplit
  • Registratie: Oktober 2023
  • Laatst online: 10-05 22:34

PeteSplit

ik weet het niet

burnj schreef op zondag 3 december 2023 @ 12:59:
Beste tweakers,


Situatie:
• LG Therma V Split met buiten unit HU091MR.U44
• De dip swich 6 en 7 zijn beiden ingesteld op “On”. Als ik dit verander reageert de circuit breaker niet meer, dus ik denk dat die switches goed staan.
• Ik lees in de manuals dat er opties zijn om gebruik te maken van “elektrische heaters”
De overgang van warmtepomp naar CV ketel wordt echter ingesteld via de controller onder “kamerverwarming” => “elektrische verwaming op temperatuur”. Als ik daar de drempelwaarde verander, dan zie ik dat de circuitbreaker daarop reageert.

Heeft er iemand suggesties? Of zijn er misschien tweakers in de buurt van Hilversum die eens me zouden willen kijken?

[Afbeelding]
Ik heb ook een split en wil even reageren op het gebruik van de reserve verwarming.

In de binnen unit zitten twee 3 kW reserve verwarmingen. Als de DIP-schakelaar Nr. 6 en 7 zijn ingesteld als “AAN-AAN”, dan zal de volledige capaciteit (beide verwarmingen samen is 6 kW) van de reserveverwarming
beginnen te werken wanneer de temperatuur van de buitenlucht lager is dan -5 °C (standaard waarde en is instelbaar) en de actuele temperatuur van het aanvoer water veel lager is dan de doeltemperatuur van het aanvoer water.

Het tweede is hier belangrijk. In deze koude dagen is mijn reserveverwarming nog niet gebruikt, ondanks dat ik de ingestelde temperatuur al bereikt heb. Wat is dan nu "veel lager" bij de aanvoer temperatuur ?
Ik heb een aanvoer van 30 graden en een doel van 29 graden. Mijn WP zorgt ervoor dat deze dicht bij elkaar liggen, van "veel lager" is dus geen sprake en de reserve verwarming / back-up heater zal dus niet werken.

Ik zie dat jou binnen unit is omgebouwd, waarbij de functie van de reserve verwarming gebruikt wordt om de CV aan te sturen.

Zie onderstaande foto, de reserve verwarming is niet zoals bij mij aangesloten op een externe voeding (stopcontact of groep)

Afbeeldingslocatie: https://tweakers.net/i/jEskm2ZF6GRddR4s4MnkQU83TDs=/x800/filters:strip_icc():strip_exif()/f/image/759jswJB4oXs1Y1kohAaxaHd.jpg?f=fotoalbum_large

Om de CV aan te sturen zal de aanvoer temperatuur dus veel lager moeten worden dan de doeltemperatuur (maar ik weet dus nog niet hoeveel dat zal zijn)

LG (AWHP R32) / ESPhome (ESP32) / GoodWe 4K-DT (5kWp) / Homewizard (1 PiB 2kW) / Home Assistant (NUC)


  • SalexSun
  • Registratie: December 2017
  • Laatst online: 08:37
@grootkarzijn die rubberen flappen zitten er om te voorkomen dat de lucht binnen de ombouw gaat circuleren. Zouden die er niet zitten zou de warmtepomp (een (
te groot deel van) de uitgeblazen lucht weer aanzuigen. Dan daalt voor de LG dus de luchttemperatuur waardoor die steeds harden moet werken waardoor de luchttemperatuur daalt etc

LG monobloc s 5kW U44, 3kWp zuid, Model 3 SR+


  • kazemo
  • Registratie: Augustus 2022
  • Laatst online: 06-05 11:20
PeteSplit schreef op zondag 3 december 2023 @ 15:17:
[...]


Ik heb ook een split en wil even reageren op het gebruik van de reserve verwarming.

In de binnen unit zitten twee 3 Kw reserve verwarmingen. Als de DIP-schakelaar Nr. 6 en 7 zijn ingesteld als “AAN-AAN”, dan zal de volledige capaciteit (beide verwarmingen samen is 6 kW) van de reserveverwarming
beginnen te werken wanneer de temperatuur van de buitenlucht lager is dan -5 °C (standaard waarde en is instelbaar) en de actuele temperatuur van het aanvoer water veel lager is dan de doeltemperatuur van het aanvoer water.

Het tweede is hier belangrijk. In deze koude dagen is mijn reserveverwarming nog niet gebruikt, ondanks dat ik de ingestelde temperatuur al bereikt heb. Wat is dan nu "veel lager" bij de aanvoer temperatuur ?
Ik heb een aanvoer van 30 graden en een doel van 29 graden. Mijn WP zorgt ervoor dat deze dicht bij elkaar liggen, van "veel lager" is dus geen sprake en de reserve verwarming / back-up heater zal dus niet werken.

Ik zie dat jou binnen unit is omgebouwd, waarbij de functie van de reserve verwarming gebruikt wordt om de CV aan te sturen.

Zie onderstaande foto, de reserve verwarming is niet zoals bij mij aangesloten op een externe voeding (stopcontact of groep)

[Afbeelding]

Om de CV aan te sturen zal de aanvoer temperatuur dus veel lager moeten worden dan de doeltemperatuur (maar ik weet dus nog niet hoeveel dat zal zijn)
:) het is dus bedoelt voor aansturen reserve verwarming......installateur heeft het gebruikt voor aansturen cv ketel(ketel van derde) daar is het niet voor bedoeld(on eigenlijk gebruik) hij heeft er iets bij geborduurd .......of dat werkt????.........wat wel kan werken met buiten voeler aan bij bijv -0 of -5 enz. (weersafhankelijk)........bij mijn monoblock zit standaard een aansluiting ketel van derde (2 draadjes no) of dat bij split ook zo is weet ik ff niet

[ Voor 4% gewijzigd door kazemo op 03-12-2023 16:00 ]


  • PeteSplit
  • Registratie: Oktober 2023
  • Laatst online: 10-05 22:34

PeteSplit

ik weet het niet

kazemo schreef op zondag 3 december 2023 @ 15:28:
[...]

:) het is dus bedoelt voor aansturen reserve verwarming......installateur heeft het gebruikt voor aansturen cv ketel(ketel van derde) daar is het niet voor bedoeld(on eigenlijk gebruik) hij heeft er iets bij geborduurd .......of dat werkt????.........wat wel kan werken met buiten voeler aan bij bijv -0 of -5 enz. (weersafhankelijk)
@burnj
Ik verwacht ook, dat deze methode niet werkt en dat de "ketel van derden" gebruikt moet worden.
Op deze manier zal de CV ketel weinig gebruikt worden, omdat de hij een 9 kW WP heeft.

Hybride (uit LG whitepaper):
Naarmate de omgevingstemperatuur daalt, kan de capaciteit van de warmtepomp afnemen. Kan er een cv ketel worden gecombineerd met de Therma V. De Therma V geeft alleen een contactsignaal om de ketel in/uit te schakelen.

Afbeeldingslocatie: https://tweakers.net/i/ger5Jb_yTGwok9Lta874Sb5iYNQ=/800x/filters:strip_icc():strip_exif()/f/image/YV0N5qZDPn6RxoMvXIdeQAwe.jpg?f=fotoalbum_large

LG (AWHP R32) / ESPhome (ESP32) / GoodWe 4K-DT (5kWp) / Homewizard (1 PiB 2kW) / Home Assistant (NUC)


  • kazemo
  • Registratie: Augustus 2022
  • Laatst online: 06-05 11:20
PeteSplit schreef op zondag 3 december 2023 @ 16:00:
[...]


Ik verwacht ook, dat deze methode niet werkt en dat de "ketel van derden" gebruikt moet worden.
Op deze manier zal de CV ketel weinig gebruikt worden, omdat de hij een 9 kW WP heeft.

Hybride (uit LG whitepaper):
Naarmate de omgevingstemperatuur daalt, kan de capaciteit van de warmtepomp afnemen. Kan er een cv ketel worden gecombineerd met de Therma V. De Therma V geeft alleen een contactsignaal om de ketel in/uit te schakelen.

[Afbeelding]
:) ja precies potenciaal vrij contact NO

  • paQ
  • Registratie: Augustus 2001
  • Nu online
BernieW schreef op zondag 3 december 2023 @ 12:42:
[...]


Mijn hypothese is dat zelfs met vaste flow de regelaar probeert om een delta T van 5 C te houden, en als dat niet lukt terug gaat moduleren met als gevolg een te laag vermogen om Ta te halen.
Maar wat het ook is, het is ongwenst gedrag, en lijkt op een bug in de regelaar. Zal binnenkort een paar grafiekjes van maken.
dat denk ik niet
De compressor gaat dan gewoon optoeren met behoud van de ingestelde flowrate.

Ben toevallig hier eens aan het testen met "optimale flow" (deltaT 5 dus)
waterpomp gaat in mijn geval naar zijn traagste setting, en uiteraard stijgt het delta, maar de retour temp neemt daarmee ook af, het geen weliswaar een iets hoger COP geeft, maar ook een lager vermogen.
Gevolg is dat je je Ta moet verhogen, hetgeen weer afbreuk doet aan die 'winst'.

Ik doe niet aan bijgeloof. Dat brengt ongeluk.


  • sparkly
  • Registratie: December 2009
  • Laatst online: 09:46
Ik heb e.e.a aan YAML code van het forum gepikt om modbus aansturing mogelijk te maken. Alles werkt naar behoren maar in HA krijg ik van de slider voor stooklijn shift wel heel veel errors.

Iemand enig idee hoe dit kan?

Logger: homeassistant.components.automation.slider_get_shift_circuit_1
Source: components/automation/__init__.py:676
Integration: Automatisering (documentation, issues)
First occurred: 2 december 2023 om 21:45:10 (1109 occurrences)
Last logged: 16:13:10

Error while executing automation automation.slider_get_shift_circuit_1: Error rendering data template: UndefinedError: 'values' is undefined


Logger: homeassistant.components.automation.slider_get_shift_circuit_1
Source: helpers/script.py:1783
Integration: Automatisering (documentation, issues)
First occurred: 2 december 2023 om 21:45:10 (1109 occurrences)
Last logged: 16:13:10

Slider Get Shift Circuit 1: Error executing script. Error for call_service at pos 1: Error rendering data template: UndefinedError: 'values' is undefined



Logger: homeassistant.helpers.template
Source: helpers/template.py:2244
First occurred: 2 december 2023 om 21:45:10 (1116 occurrences)
Last logged: 16:20:10

Template variable error: 'values' is undefined when rendering '{{ values.get(sensor.shift_value_in_auto_mode_circuit1) }}'


code:
1
2
3
4
5
6
7
8
9
10
11
12
13
14
15
16
17
18
19
20
21
22
23
24
25
26
27
28
29
30
31
32
- id: sliderSetSetpointTemperature_lgmodbusautomation
  alias: Slider Set Shift Circuit 1
  description: ''
  trigger:
  - platform: state
    entity_id:
    - input_number.shift_value_in_auto_mode_circuit1
  action:
  - service: modbus.write_register
    data_template:
      hub: lg_modbus
      slave: 1
      address: 4
      #value: '{{ states.input_number.shift_value_in_auto_mode_circuit1.state }}'
      value: >
        {% set Correctie = states("input_number.shift_value_in_auto_mode_circuit1") | int%}
        {% if Correctie < 0 %}
        {% set Correctie = Correctie + 65536 | int(16) %}
        {% endif %}
        {{ Correctie }} 
      
- id: sliderGetSetpointTemperature_lgmodbusautomation
  alias: Slider Get Shift Circuit 1
  description: ''
  trigger:
  - platform: time_pattern
    seconds: 10
  action:
  - service: input_number.set_value
    data_template:
      entity_id: input_number.shift_value_in_auto_mode_circuit1
      value: '{{ values.get(sensor.shift_value_in_auto_mode_circuit1) }}'

[ Voor 6% gewijzigd door sparkly op 03-12-2023 16:22 ]

LG Therma V HM163M U33 / 5kWp Zuid - 7,2kWp West - 2,8kWp Oost / 48HP 300l / 3x Multiplus 2/5000, 40kWh LFP. BMW iX3 2022


  • Leonp
  • Registratie: November 2023
  • Laatst online: 05-02 15:49
grootkarzijn schreef op zondag 3 december 2023 @ 15:14:
[...]


Er ging iets fout met een foutmelding. Blijkbaar ineens 2 reacties.
Thanks!

  • tebogo
  • Registratie: Februari 2005
  • Laatst online: 10-05 15:58

tebogo

HM093MR.U44 / WH27S.F5

PeteSplit schreef op vrijdag 1 december 2023 @ 20:11:
[...]


Dan zet je daar de laatste zondag in maart en de laatste zondag in oktober in voor onze zomertijd. De WP heeft geen nederlands zomertijd programma, dus jaarlijks aanpassen.
Daarom waardeloos. Kun je dus net zo goed de klok even aanpassen, als deze verzet wordt...

HM093MR.U44 (3.06.7a -> 3.06.9b) i.c.m. Cordivari 180l buffervat / WH27S.F5 / GW5000-DT / 14 x Suntech STP310S-20/Wfhb


  • tebogo
  • Registratie: Februari 2005
  • Laatst online: 10-05 15:58

tebogo

HM093MR.U44 / WH27S.F5

kuv schreef op zondag 3 december 2023 @ 08:31:
Een tip voor de defrosts in de winterperiode.

Ik draai op radiatoren met speedcomfort. Zonder buffervat. (Ik draai op water, niet op AI)

Telkens als de wp een defrost heeft gedaan gaat hij vervolgens vol vermogen weer naar zijn doeltemperatuur om daarna wederom een defrost te doen.

Ik had de tempsensor op 'invoer' staan. Dit werk prima zolang er geen defrosts zijn. Zodra er een defrost is rekent de wp vanaf de invoer (zeer lage temp door defrost). Dit zorgt voor een waardeloze opstartpiek.

De temp nu op 'uitvoer' gezet zolang er defrosts plaatsvinden. Dit zorg voor een zeer rustige opstart en moduleert zodra setpoint heeft bereikt. Hyst wel op -4 +4.

Dit is nu mijn 2e winter dat ik mijn wp gebruik. Ben nog steeds aan het finetunen.

3056
161u33
16kw
Meerderen draaien standaard altijd op uitvoer... Werkt een stuk stabieler.
Mooi dat het ook bij jou beter werkt!

HM093MR.U44 (3.06.7a -> 3.06.9b) i.c.m. Cordivari 180l buffervat / WH27S.F5 / GW5000-DT / 14 x Suntech STP310S-20/Wfhb


  • Jojan265
  • Registratie: Februari 2022
  • Laatst online: 06:15
sparkly schreef op zondag 3 december 2023 @ 16:18:
Ik heb e.e.a aan YAML code van het forum gepikt om modbus aansturing mogelijk te maken. Alles werkt naar behoren maar in HA krijg ik van de slider voor stooklijn shift wel heel veel errors.

Iemand enig idee hoe dit kan?

Logger: homeassistant.components.automation.slider_get_shift_circuit_1
Source: components/automation/__init__.py:676
Integration: Automatisering (documentation, issues)
First occurred: 2 december 2023 om 21:45:10 (1109 occurrences)
Last logged: 16:13:10

Error while executing automation automation.slider_get_shift_circuit_1: Error rendering data template: UndefinedError: 'values' is undefined


Logger: homeassistant.components.automation.slider_get_shift_circuit_1
Source: helpers/script.py:1783
Integration: Automatisering (documentation, issues)
First occurred: 2 december 2023 om 21:45:10 (1109 occurrences)
Last logged: 16:13:10

Slider Get Shift Circuit 1: Error executing script. Error for call_service at pos 1: Error rendering data template: UndefinedError: 'values' is undefined



Logger: homeassistant.helpers.template
Source: helpers/template.py:2244
First occurred: 2 december 2023 om 21:45:10 (1116 occurrences)
Last logged: 16:20:10

Template variable error: 'values' is undefined when rendering '{{ values.get(sensor.shift_value_in_auto_mode_circuit1) }}'


code:
1
2
3
4
5
6
7
8
9
10
11
12
13
14
15
16
17
18
19
20
21
22
23
24
25
26
27
28
29
30
31
32
- id: sliderSetSetpointTemperature_lgmodbusautomation
  alias: Slider Set Shift Circuit 1
  description: ''
  trigger:
  - platform: state
    entity_id:
    - input_number.shift_value_in_auto_mode_circuit1
  action:
  - service: modbus.write_register
    data_template:
      hub: lg_modbus
      slave: 1
      address: 4
      #value: '{{ states.input_number.shift_value_in_auto_mode_circuit1.state }}'
      value: >
        {% set Correctie = states("input_number.shift_value_in_auto_mode_circuit1") | int%}
        {% if Correctie < 0 %}
        {% set Correctie = Correctie + 65536 | int(16) %}
        {% endif %}
        {{ Correctie }} 
      
- id: sliderGetSetpointTemperature_lgmodbusautomation
  alias: Slider Get Shift Circuit 1
  description: ''
  trigger:
  - platform: time_pattern
    seconds: 10
  action:
  - service: input_number.set_value
    data_template:
      entity_id: input_number.shift_value_in_auto_mode_circuit1
      value: '{{ values.get(sensor.shift_value_in_auto_mode_circuit1) }}'
Moet in regel 16 niet nog .state toegevoegd worden?

LG-HM071MR-U44 / SWW Hewalex PCWU 3.0 / PV SMA + Jinko 14 kWp / Kia e-Niro


  • tebogo
  • Registratie: Februari 2005
  • Laatst online: 10-05 15:58

tebogo

HM093MR.U44 / WH27S.F5

Swerfer schreef op zondag 3 december 2023 @ 11:07:
[...]
Ik heb er 2 besteld. Ik ga ze vergelijken in een pannetje water die ik stapsgewijs verwarm. Het gaat namelijk om een delta-T te meten en dan maakt de daadwerkelijke temperatuur niet zoveel uit. Met de uitkomsten van de vergelijking kan ik eventueel een correctie uitvoeren door gebruik te maken van template-sensoren.

Verder plaats ik de voeler tegen de leidingen aan, met isolatie er omheen om de luchttemperatuur zoveel mogelijk geen invloed te laten uitoefenen.
Ik kalibreer op deze manier:
https://www.instructables...-Sensor-With-Arduino-UNO/

HM093MR.U44 (3.06.7a -> 3.06.9b) i.c.m. Cordivari 180l buffervat / WH27S.F5 / GW5000-DT / 14 x Suntech STP310S-20/Wfhb


  • paQ
  • Registratie: Augustus 2001
  • Nu online
Waarom staat eigenlijk de installatiehandleiding van de laatste modellen niet online?
monobloc U44 bijv

De link is er wel, maar dan download ik toch weer een versie met oudere RMC functies. :S

Ik doe niet aan bijgeloof. Dat brengt ongeluk.


  • tebogo
  • Registratie: Februari 2005
  • Laatst online: 10-05 15:58

tebogo

HM093MR.U44 / WH27S.F5

Kip schreef op zondag 3 december 2023 @ 11:30:
[...]
Er is in het topic een Excel sheet om alle instellingen te noteren en vervolgens te delen. Vertel ook wat voor model warmtepomp het betreft.
tebogo in "LG Therma (Monoblock) warmtepompen topic - Deel 1"

Stuur eens op vaste flow ipv op vaste dT

HM093MR.U44 (3.06.7a -> 3.06.9b) i.c.m. Cordivari 180l buffervat / WH27S.F5 / GW5000-DT / 14 x Suntech STP310S-20/Wfhb


  • tebogo
  • Registratie: Februari 2005
  • Laatst online: 10-05 15:58

tebogo

HM093MR.U44 / WH27S.F5

HM093MR.U44 (3.06.7a -> 3.06.9b) i.c.m. Cordivari 180l buffervat / WH27S.F5 / GW5000-DT / 14 x Suntech STP310S-20/Wfhb


  • Speedener
  • Registratie: September 2000
  • Nu online
BernieW schreef op zondag 3 december 2023 @ 12:42:
[...]


Welke flow regeling gebruik je, vast debiet of vaste delta T?
De druk mag wel wat hoger, maar heeft geen invloed op wat je nu ziet.
Heb zelf een iets kleinere WP (14 kW), maar haalde eerder deze week ook m'n Ta niet toen ik het debiet wat verhoogde (dik 30 l/min). Flow instellen op optimale mode of vast debiet werkte bij mij wel. Omdat de regelaar bij mij wat lijkt te oscilleren bij optimale flow of vast debiet uiteindelijk de vaste flow een stuk lager gezet (21 l/min) en dat werkt wel goed.

[...]
Ik gebruikte de dynamische flow. Vanmiddag een paar uur met vaste debiet op 35 lpm gedraaid. Output wordt alleen maar slechter 24-25 graden.
sparkly schreef op zondag 3 december 2023 @ 13:07:
[...]


Ik heb een 16kW 3-fase met buffer en druk is hier hetzelfde. Geen problemen, maar bijvullen kan geen kwaad. (Ik heb een lekje gehad, vandaar wat lage druk)
Ik stuur dan niet op dT. En haal met deze buitentemperaturen nog 14.5kW thermisch na een defrost. (Overigens is dat niet eens met compressor maximaal, dus er iets nog iets over) Flow is hier strak 35l/min.

Welk model WP heb je? Wat zijn verder je instellingen? Wat heb je al geprobeerd?
Model is: Split: Indoor HN1636M NK5 en Outdoor HU143MA U33. Ik heb gespeeld met de delta te verhogen. De gewenste output temperatuur te verhogen (tot 50 graden) of verlagen (35 graden). 1 groep (verdieping) open, of alle groepen open. En dus vanmiddag de flow stabiel te houden. Maar het blijft sappelen tussen de 24-29 graden output (soms springt ie zelfs naar 19 graden :F ).

Welke settings zijn relevant om men hier betere info te geven?

  • tebogo
  • Registratie: Februari 2005
  • Laatst online: 10-05 15:58

tebogo

HM093MR.U44 / WH27S.F5

paQ schreef op zondag 3 december 2023 @ 16:42:
Waarom staat eigenlijk de installatiehandleiding van de laatste modellen niet online?
monobloc U44 bijv

De link is er wel, maar dan download ik toch weer een versie met oudere RMC functies. :S
Bedoel je deze?

https://www.lgklimaat.nl/...g-hm_051_071_091mru44.pdf

HM093MR.U44 (3.06.7a -> 3.06.9b) i.c.m. Cordivari 180l buffervat / WH27S.F5 / GW5000-DT / 14 x Suntech STP310S-20/Wfhb


  • paQ
  • Registratie: Augustus 2001
  • Nu online
Ja, maar die mist dus hysteresis instellingen, en ook debietsturing. (En wellicht nog wat zaken)

Ik doe niet aan bijgeloof. Dat brengt ongeluk.


  • tebogo
  • Registratie: Februari 2005
  • Laatst online: 10-05 15:58

tebogo

HM093MR.U44 / WH27S.F5

paQ schreef op zondag 3 december 2023 @ 16:59:
Ja, maar die mist dus hysteresis instellingen, en ook debietsturing. (En wellicht nog wat zaken)
Pagina 192, Waterstroomcontrole?
Pagina 202, Hysteresis Kamerlucht (Verwarming)?
Pagina 203, Hysteresis Verwarmingswater?

Of bedoel je die niet? ;)

HM093MR.U44 (3.06.7a -> 3.06.9b) i.c.m. Cordivari 180l buffervat / WH27S.F5 / GW5000-DT / 14 x Suntech STP310S-20/Wfhb


  • paQ
  • Registratie: Augustus 2001
  • Nu online
tebogo schreef op zondag 3 december 2023 @ 17:05:
[...]


Pagina 192, Waterstroomcontrole?
Pagina 202, Hysteresis Kamerlucht (Verwarming)?
Pagina 203, Hysteresis Verwarmingswater?

Of bedoel je die niet? ;)
Afbeeldingslocatie: https://tweakers.net/i/WpsqUQjpsoKctlevsW5CEwRc04Q=/800x/filters:strip_exif()/f/image/FSHIaX9VzA8HZKFHqmrMjcuv.png?f=fotoalbum_large

:F

waarom zijn dingen soms zo onlogisch bij LG....
Waarom zet je de handleiding van "de 4 serie" achter de "installateursinstellingen" (voor de 3 serie dan schijnbaar |:( )

[ Voor 4% gewijzigd door paQ op 03-12-2023 17:24 ]

Ik doe niet aan bijgeloof. Dat brengt ongeluk.


  • paQ
  • Registratie: Augustus 2001
  • Nu online
Anyway
LG schrijft:
Optimale Stroomsnelheid
De waterpomp wordt automatisch geregeld op de optimale stroomsnelheid vereist volgens de gewenste temperatuur van het Hoofdscherm.
Lekker vaag, want wat is die vereiste dan?

Ben er even mee aan het testen nu, en zie een dT van 5.4-5.9, uitschieters naar 6.2. Flow blijft 8.0-8.4
Zou ook daar weer een minimale tijdsduur aan vastkleven?

Zet ik hem op vast dT 5, dan loopt de flow wel op.

Ik doe niet aan bijgeloof. Dat brengt ongeluk.


  • tebogo
  • Registratie: Februari 2005
  • Laatst online: 10-05 15:58

tebogo

HM093MR.U44 / WH27S.F5

@paQ
Heel vaag, was er ook al eens ingetuind. Never mind!

Na dit weekend alle 4 settings getest:
• Optimale Stroomsnelheid --> gaat ie bij mij pendelen.
• Pompcapaciteit --> Gaat goed, maar meer verbruik
• Vaste stroomsnelheid: beste optie.
• Vaste ΔT --> gaat redelijk, maar eindigt in CH14 errors, waarna herstart weer even goed, eindigend in een CH14. Soort van pendelen.

Dus terug naar vaste stroomsnelheid, nu op 16,5 l/m. bij buiten temp van ca. 3,0 nog geen defrost en een COP, van 2,8. Dat is niet heel goed, maar voor mijn situatie het beste sinds lange tijd..
Afbeeldingslocatie: https://tweakers.net/i/UwrYMtqR5dUlljcpYH-yb0wzKxw=/800x/filters:strip_exif()/f/image/3L6o33kmqEvxMsHfokWVhm85.png?f=fotoalbum_large

[ Voor 10% gewijzigd door tebogo op 03-12-2023 17:30 ]

HM093MR.U44 (3.06.7a -> 3.06.9b) i.c.m. Cordivari 180l buffervat / WH27S.F5 / GW5000-DT / 14 x Suntech STP310S-20/Wfhb


  • Jojan265
  • Registratie: Februari 2022
  • Laatst online: 06:15
tebogo schreef op zondag 3 december 2023 @ 17:22:
@paQ
Heel vaag, was er ook al eens ingetuind. Never mind!

Na dit weekend alle 4 settings getest:
• Optimale Stroomsnelheid --> gaat ie bij mij pendelen.
• Pompcapaciteit --> Gaat goed, maar meer verbruik
• Vaste stroomsnelheid: beste optie.
• Vaste ΔT --> gaat redelijk, maar eindigt in CH14 errors, waarna herstart weer even goed, eindigend in een CH14. Soort van pendelen.

Dus terug naar vaste stroomsnelheid, nu op 16,5 l/m. bij buiten temp van ca. 3,0 nog geen defrost en een COP, van 2,8. Dat is niet heel goed, maar voor mijn situatie het beste sinds lange tijd..
[Afbeelding]
Hoe meet je de COP? Toch niet met de sensoren uit de LG? Met 3 graden buitentemperaturen zou een COP van ca. 4 redelijk moeten kunnen.

LG-HM071MR-U44 / SWW Hewalex PCWU 3.0 / PV SMA + Jinko 14 kWp / Kia e-Niro


  • paQ
  • Registratie: Augustus 2001
  • Nu online
Ik merk marginaal hoger COP bij optimal flow tov fixed flow.
Maar zoals gezegd levert een groter delta (5+) een dermate lage retour, dat ik 2-3 (!) graden hoger moet stoken om niet af te koelen :S
Dat houdt weer in een hogere frequentie met ook weer wat meer verbruik. Het is een beetje broekzak vestzak allemaal. Maar idd, op een fixed flow loopt de wp echt veel kalmer (doorgaans)

Ik doe niet aan bijgeloof. Dat brengt ongeluk.


  • tebogo
  • Registratie: Februari 2005
  • Laatst online: 10-05 15:58

tebogo

HM093MR.U44 / WH27S.F5

paQ schreef op zondag 3 december 2023 @ 17:32:
Ik merk marginaal hoger COP bij optimal flow tov fixed flow.
Maar zoals gezegd levert een groter delta (5+) een dermate lage retour, dat ik 2-3 (!) graden hoger moet stoken om niet af te koelen :S
Dat houdt weer in een hogere frequentie met ook weer wat meer verbruik. Het is een beetje broekzak vestzak allemaal. Maar idd, op een fixed flow loopt de wp echt veel kalmer (doorgaans)
Zijn we het weer eens eens ;)

HM093MR.U44 (3.06.7a -> 3.06.9b) i.c.m. Cordivari 180l buffervat / WH27S.F5 / GW5000-DT / 14 x Suntech STP310S-20/Wfhb


  • PeteSplit
  • Registratie: Oktober 2023
  • Laatst online: 10-05 22:34

PeteSplit

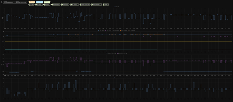
ik weet het niet

Vandaag zitten spelen met de Stille Mode (met een grafiek van HW tweede dag)

Afbeeldingslocatie: https://tweakers.net/i/pCFHr3n5kKRU3nQ0VS6m3KgEY9o=/800x/filters:strip_icc():strip_exif()/f/image/SewpbWiqTj5ZnZP9aMWCty6i.jpg?f=fotoalbum_large

A. Opstart na nacht verlaging Stille Mode UIT (3000 W / 78 Hz / voor een 5,5 kW WP !).
B. Start na ontdooiing Stille Mode AAN (1500 W).
C. Buitentemp. gestegen, doeltemperatuur een graad gezakt.
Tijd tussen ontdooiingen groter van 45 minuten naar 55 minuten.
D. Start na ontdooiing Stille Mode UIT (2800 W).
E. Na ontdooiing Stille Mode AAN (1700 W)

Allen met fixed flow

LG (AWHP R32) / ESPhome (ESP32) / GoodWe 4K-DT (5kWp) / Homewizard (1 PiB 2kW) / Home Assistant (NUC)


  • tebogo
  • Registratie: Februari 2005
  • Laatst online: 10-05 15:58

tebogo

HM093MR.U44 / WH27S.F5

Jojan265 schreef op zondag 3 december 2023 @ 17:32:
[...]

Hoe meet je de COP? Toch niet met de sensoren uit de LG? Met 3 graden buitentemperaturen zou een COP van ca. 4 redelijk moeten kunnen.
Yes, nog wel.
Werkend aan een alternatieve meting met ds18b20...
Maar zoals @paQ aangeeft, de verschillen zijn minimaal

HM093MR.U44 (3.06.7a -> 3.06.9b) i.c.m. Cordivari 180l buffervat / WH27S.F5 / GW5000-DT / 14 x Suntech STP310S-20/Wfhb


  • paQ
  • Registratie: Augustus 2001
  • Nu online
tebogo schreef op zondag 3 december 2023 @ 17:37:
[...]


Yes, nog wel.
Werkend aan een alternatieve meting met ds18b20...
Maar zoals @paQ aangeeft, de verschillen zijn minimaal
Ik meet nu een goeie week ook met externe sensoren.
Het verschil over de dag heen valt echt wel mee hoor.

Ik zit er op deze forse stookdagen, met thermisch rond de 70kWh, rond de 3-4 kWh boven ten gunste van de externe sensoren. Dat is krap 5%.

gister:
79 om 75
Afbeeldingslocatie: https://tweakers.net/i/088ZsxOa3yuQLclZwgSSwYs3aAY=/800x/filters:strip_exif()/f/image/CYxeCMbKrIFQtB1zEzv3z03N.png?f=fotoalbum_large

Ik doe niet aan bijgeloof. Dat brengt ongeluk.


  • paQ
  • Registratie: Augustus 2001
  • Nu online
tebogo schreef op zondag 3 december 2023 @ 17:35:
[...]


Zijn we het weer eens eens ;)
Ja, en ik vraag me nu hardop af of ik wel dT5 in mijn vvw wil :S

Even los van type patroon (ik heb meander). Bij een dunne laag tot je leidingen is 5 graden verschil echt wel groot. Dat betekent dat op bepaalde plekken in de vloer de leidingen 5 graden kouder zijn tov 10cm er naast.

Ik doe niet aan bijgeloof. Dat brengt ongeluk.


  • grootkarzijn
  • Registratie: Augustus 2020
  • Laatst online: 24-11-2025
paQ schreef op zondag 3 december 2023 @ 17:41:
[...]

Ik meet nu een goeie week ook met externe sensoren.
Het verschil over de dag heen valt echt wel mee hoor.

Ik zit er op deze forse stookdagen, met thermisch rond de 70kWh, rond de 3-4 kWh boven ten gunste van de externe sensoren. Dat is krap 5%.

gister:
79 om 75
[Afbeelding]
COP meting met interne sensoren en externe sensoren.
Verschil is enorm.

Afbeeldingslocatie: https://tweakers.net/i/EBSzr4qMWOva1ML3PpUQQrC6kzU=/full-fit-in/4920x3264/filters:max_bytes(3145728):no_upscale():strip_icc():fill(white):strip_exif()/f/image/ixyzcXQoPaQLUZunMok5dpgX.jpg?f=user_large

LG HM123MR + 300L DHW boiler.


  • paQ
  • Registratie: Augustus 2001
  • Nu online
grootkarzijn schreef op zondag 3 december 2023 @ 17:44:
[...]


COP meting met interne sensoren en externe sensoren.
Verschil is enorm.

[Afbeelding]
sja, ik heb die afwijking hier toch echt niet :)

Ik doe niet aan bijgeloof. Dat brengt ongeluk.


  • Jojan265
  • Registratie: Februari 2022
  • Laatst online: 06:15
paQ schreef op zondag 3 december 2023 @ 17:47:
[...]

sja, ik heb die afwijking hier toch echt niet :)
Ik heb soms dat de aanvoer 0.7 graden lager is dan de retour met de LG sensoren. 8)7

Kamstrup geeft dan veel realistischer waardes.

LG-HM071MR-U44 / SWW Hewalex PCWU 3.0 / PV SMA + Jinko 14 kWp / Kia e-Niro


  • Jojan265
  • Registratie: Februari 2022
  • Laatst online: 06:15
tebogo schreef op zondag 3 december 2023 @ 17:37:
[...]


Yes, nog wel.
Werkend aan een alternatieve meting met ds18b20...
Maar zoals @paQ aangeeft, de verschillen zijn minimaal
Hoe weet je dat de verschillen minimaal zijn. Bij @paQ misschien wel, maar dat hoeft bij jou nog niet zo te zijn. Ook bij @grootkarzijn zijn de verschillen net als bij mij te groot.

Een cop van 2.8 bij 3 graden buiten is echt te laag. Als de WP geen eigen koude lucht aanzuigt, zou met 3 graden buiten echt wel een COP in de buurt van de 4 gehaald moeten worden (bij Ta < 35).

LG-HM071MR-U44 / SWW Hewalex PCWU 3.0 / PV SMA + Jinko 14 kWp / Kia e-Niro


  • tebogo
  • Registratie: Februari 2005
  • Laatst online: 10-05 15:58

tebogo

HM093MR.U44 / WH27S.F5

Jojan265 schreef op zondag 3 december 2023 @ 18:00:
[...]

Hoe weet je dat de verschillen minimaal zijn. Bij @paQ misschien wel, maar dat hoeft bij jou nog niet zo te zijn. Ook bij @grootkarzijn zijn de verschillen net als bij mij te groot.

Een cop van 2.8 bij 3 graden buiten is echt te laag. Als de WP geen eigen koude lucht aanzuigt, zou met 3 graden buiten echt wel een COP in de buurt van de 4 gehaald moeten worden (bij Ta < 35).
Dat weet ik niet. Bezig in mijn spaarzame tijd iets te bouwen met DS18b20.

Ik ga er wel vanuit dat de COP-meting voor alle instellingen dezelfde afwijkingen blijft houden.
Weet daarmee niet of de COP juist is, maar wel wat de beste instellingen zijn voor de hoogste COP.

[ Voor 14% gewijzigd door tebogo op 03-12-2023 18:05 ]

HM093MR.U44 (3.06.7a -> 3.06.9b) i.c.m. Cordivari 180l buffervat / WH27S.F5 / GW5000-DT / 14 x Suntech STP310S-20/Wfhb


  • paQ
  • Registratie: Augustus 2001
  • Nu online
Jojan265 schreef op zondag 3 december 2023 @ 17:56:
[...]

Ik heb soms dat de aanvoer 0.7 graden lager is dan de retour met de LG sensoren. 8)7

Kamstrup geeft dan veel realistischer waardes.
Ja ik ook, en dan 40 sec later weer 0.3 erboven. En weer 0.7 eronder en weer…. Enz enz

Mijn externe sensoren komen iig keurig overeen met de analoge thermometers.
Zal voor de vorm nog eens wat steekproeven nemen met de warmtebeeldcamera.

Ik doe niet aan bijgeloof. Dat brengt ongeluk.


  • sparkly
  • Registratie: December 2009
  • Laatst online: 09:46
grootkarzijn schreef op zondag 3 december 2023 @ 17:44:
[...]


COP meting met interne sensoren en externe sensoren.
Verschil is enorm.

[Afbeelding]
Afbeeldingslocatie: https://tweakers.net/i/5nTId3tH5IxPqUtIzgl2xFVq8aY=/full-fit-in/4000x4000/filters:no_upscale():fill(white):strip_exif()/f/image/YK9nUO7I01xMZFnbvhlExA1h.png?f=user_large

Zelfde hier. Vooral de Tin van LG is structureel 0.5-1 grC te hoog ten opzichte van DS18B20 & warmtebeeld camera.

LG Therma V HM163M U33 / 5kWp Zuid - 7,2kWp West - 2,8kWp Oost / 48HP 300l / 3x Multiplus 2/5000, 40kWh LFP. BMW iX3 2022


  • sparkly
  • Registratie: December 2009
  • Laatst online: 09:46
Jojan265 schreef op zondag 3 december 2023 @ 16:39:
[...]

Moet in regel 16 niet nog .state toegevoegd worden?
Als je het zo voor ogen hebt:
{% set Correctie = states("state.input_number.shift_value_in_auto_mode_circuit1") | int%}

Dat heb ik geprobeerd maar dan nog meer errors en een niet-werkende slider :)

LG Therma V HM163M U33 / 5kWp Zuid - 7,2kWp West - 2,8kWp Oost / 48HP 300l / 3x Multiplus 2/5000, 40kWh LFP. BMW iX3 2022


  • sparkly
  • Registratie: December 2009
  • Laatst online: 09:46
Speedener schreef op zondag 3 december 2023 @ 16:51:
[...]

Ik gebruikte de dynamische flow. Vanmiddag een paar uur met vaste debiet op 35 lpm gedraaid. Output wordt alleen maar slechter 24-25 graden.


[...]


Model is: Split: Indoor HN1636M NK5 en Outdoor HU143MA U33. Ik heb gespeeld met de delta te verhogen. De gewenste output temperatuur te verhogen (tot 50 graden) of verlagen (35 graden). 1 groep (verdieping) open, of alle groepen open. En dus vanmiddag de flow stabiel te houden. Maar het blijft sappelen tussen de 24-29 graden output (soms springt ie zelfs naar 19 graden :F ).

Welke settings zijn relevant om men hier betere info te geven?
Een split heb ik geen ervaring mee. Enkel monoblock. Geef eens een paar keer door:

Tin
Tuit
Flow
Op een moment dat je verwacht dat hij maximaal werkt en zn temperatuur niet haalt, wellicht heb je gewoon heel veel afgifte.
Als hij naar 19 graden springt, is dat niet gewoon tijdens defrost?

LG Therma V HM163M U33 / 5kWp Zuid - 7,2kWp West - 2,8kWp Oost / 48HP 300l / 3x Multiplus 2/5000, 40kWh LFP. BMW iX3 2022


  • Jojan265
  • Registratie: Februari 2022
  • Laatst online: 06:15
sparkly schreef op zondag 3 december 2023 @ 18:19:
[...]


Als je het zo voor ogen hebt:
{% set Correctie = states("state.input_number.shift_value_in_auto_mode_circuit1") | int%}

Dat heb ik geprobeerd maar dan nog meer errors en een niet-werkende slider :)
Misschien als volgt:

code:
1
2
3
4
5
6
7
8
9
10
11
12
13
- id: sliderGetSetpointTemperature_lgmodbusautomation
  alias: Slider Get Shift Circuit 1
  description: ''
  trigger:
  - platform: time_pattern
    seconds: 10
  action:
  - service: input_number.set_value
    data:
      value: "{{ (states.sensor. shift_value_in_auto_mode_circuit1.state) }}"
    target:
      entity_id: input_number.shift_value_in_auto_mode_circuit1
  mode: single

LG-HM071MR-U44 / SWW Hewalex PCWU 3.0 / PV SMA + Jinko 14 kWp / Kia e-Niro


  • sparkly
  • Registratie: December 2009
  • Laatst online: 09:46
Jojan265 schreef op zondag 3 december 2023 @ 19:04:
[...]

Misschien als volgt:

code:
1
2
3
4
5
6
7
8
9
10
11
12
13
- id: sliderGetSetpointTemperature_lgmodbusautomation
  alias: Slider Get Shift Circuit 1
  description: ''
  trigger:
  - platform: time_pattern
    seconds: 10
  action:
  - service: input_number.set_value
    data:
      value: "{{ (states.sensor. shift_value_in_auto_mode_circuit1.state) }}"
    target:
      entity_id: input_number.shift_value_in_auto_mode_circuit1
  mode: single
Dit is al een vooruitgang. Deze werkt, krijg nu alleen 2 andere errors (ipv 3 :*) ). Op zich geen ramp natuurlijk maar ik hou mijn log altijd zo schoon als mogelijk.


Logger: homeassistant.components.automation.slider_get_shift_circuit_1
Source: helpers/script.py:1783
Integration: Automatisering (documentation, issues)
First occurred: 19:14:10 (1 occurrences)
Last logged: 19:14:10

Slider Get Shift Circuit 1: Error executing script. Invalid data for call_service at pos 1: expected float for dictionary value @ data['value']


Logger: homeassistant.components.automation.slider_get_shift_circuit_1
Source: components/automation/__init__.py:676
Integration: Automatisering (documentation, issues)
First occurred: 19:14:10 (1 occurrences)
Last logged: 19:14:10

Error while executing automation automation.slider_get_shift_circuit_1: expected float for dictionary value @ data['value']

LG Therma V HM163M U33 / 5kWp Zuid - 7,2kWp West - 2,8kWp Oost / 48HP 300l / 3x Multiplus 2/5000, 40kWh LFP. BMW iX3 2022


  • Jojan265
  • Registratie: Februari 2022
  • Laatst online: 06:15
sparkly schreef op zondag 3 december 2023 @ 19:16:
[...]


Dit is al een vooruitgang. Deze werkt, krijg nu alleen 2 andere errors (ipv 3 :*) ). Op zich geen ramp natuurlijk maar ik hou mijn log altijd zo schoon als mogelijk.


Logger: homeassistant.components.automation.slider_get_shift_circuit_1
Source: helpers/script.py:1783
Integration: Automatisering (documentation, issues)
First occurred: 19:14:10 (1 occurrences)
Last logged: 19:14:10

Slider Get Shift Circuit 1: Error executing script. Invalid data for call_service at pos 1: expected float for dictionary value @ data['value']


Logger: homeassistant.components.automation.slider_get_shift_circuit_1
Source: components/automation/__init__.py:676
Integration: Automatisering (documentation, issues)
First occurred: 19:14:10 (1 occurrences)
Last logged: 19:14:10

Error while executing automation automation.slider_get_shift_circuit_1: expected float for dictionary value @ data['value']
Ik zie dat er nog een spatie in mijn voorbeeld staat. Ik neem aan, dat jij die hebt verwijderd:

code:
1
value: "{{ (states.sensor. shift_value_in_auto_mode_circuit1.state) }}"


De errorlog geeft dus aan, dat het type float verwacht werd. Dus mischien moet je hier nog extra aangeven dat het om een int gaat.

code:
1
value: "{{ (states.sensor.shift_value_in_auto_mode_circuit1.state) | int }}"

[ Voor 3% gewijzigd door Jojan265 op 03-12-2023 19:35 ]

LG-HM071MR-U44 / SWW Hewalex PCWU 3.0 / PV SMA + Jinko 14 kWp / Kia e-Niro


  • SalexSun
  • Registratie: December 2017
  • Laatst online: 08:37
Zijn er tweakers met ervaring met het mengcircuit/2e zone? Ik heb het nu zo ingesteld met regelen op lucht+water. Het lijkt erop dat de compressor niet gaat draaien wanneer er wel warmtevraag is van het mengzone, maar geen warmtevraag van het directe circuit is.

In de handleiding staat weliswaar dat de watertemperatuur van de mengzone nooit hoger kan worden dan die van de directe zone(logisch natuurlijk), maar ik had wel verwacht dat warmtevraag van enkel de mengzone de compressor zou inschakelen, even los van welke watertemperatuur dan zou moeten worden gemaakt

LG monobloc s 5kW U44, 3kWp zuid, Model 3 SR+


  • rolandmegens
  • Registratie: Januari 2012
  • Laatst online: 06-05 06:49
Jirure1984 schreef op dinsdag 26 september 2023 @ 10:38:
De verwachting is dat begin oktober de WP weer aan gaat na een rust periode van 5 maanden. Welk onderhoud/checks raden jullie meer aan naast de 3 onderstaande punten? Het betreft de 7Kw U44 variant op de kop af 1jaar oud.
  • Ik heb afgelopen mei nadat de WP uitging de magneetfilter schoongespoeld. Nog een keer doen?
  • Waterdruk controleren
  • Zeef in monoblock controleren.
Heb je uiteindelijk nog meer onderhoud gedaan? Ik vul indien nodig bij maar veel meer onderhoud doe ik niet. Ben benieuwd of er wel andere zaken moeten gebeuren.

Filters heb ik een paar keer gedaan maar waren altijd perfect schoon. Ontluchting paar keer gedaan bij bijvullen. Laatste keer niet, maar merk er weinig aan.

Zijn er naast dit nog andere dingen die soms moeten gebeuren? Smeren/filters/oid

P.s) Warmtepomp is nu circa 3 jaar oud.

  • SjaakPeer
  • Registratie: Februari 2021
  • Laatst online: 10:44
grootkarzijn schreef op zondag 3 december 2023 @ 17:44:
[...]


COP meting met interne sensoren en externe sensoren.
Verschil is enorm.

[Afbeelding]
Best wel herkenbaar: Mijn offline temperatuur sensoren geven hele andere (hogere) waarden dan die van LG zelf. Helaas hebben de Therma V's niet de mogelijkheid om die sensoren te kalibreren. |:(

Misschien toch maar een Kamstrup aanschaffen om goede COPs te kunnen berekenen: Ik hik nog een beetje aan tegen de extra flow restrictie: max 1" Kamstrup in volledig 32mm leidingwerk.

  • jvanderkroon
  • Registratie: Juni 2006
  • Nu online
Afbeeldingslocatie: https://tweakers.net/i/jczjjD6hyXH_vmLW20EjZ35uUKE=/x800/filters:strip_icc():strip_exif()/f/image/l1rVP17vYPB0mvCZX2swZO90.jpg?f=fotoalbum_large

Vandaag een groot gedeelte van de dag zonder defrosts. Wel blijft de compressor op en neer gaan omdat het water dan weer net te warm en dan weer te koud is. Je zou zeggen ga er dan net tussenin zitten. De doel temperatuur is hier 30 graden.

LG-HM051MR-U44 | Daalderop DUO 50l | 1500 WP Zuid | gasloos '23


  • BernieW
  • Registratie: Februari 2017
  • Laatst online: 08:50
paQ schreef op zondag 3 december 2023 @ 16:12:
[...]

dat denk ik niet
De compressor gaat dan gewoon optoeren met behoud van de ingestelde flowrate.

Ben toevallig hier eens aan het testen met "optimale flow" (deltaT 5 dus)
waterpomp gaat in mijn geval naar zijn traagste setting, en uiteraard stijgt het delta, maar de retour temp neemt daarmee ook af, het geen weliswaar een iets hoger COP geeft, maar ook een lager vermogen.
Gevolg is dat je je Ta moet verhogen, hetgeen weer afbreuk doet aan die 'winst'.
Dat verwachtte ik ook, maar helaas de LG kabouters hadden andere zin:

Afbeeldingslocatie: https://tweakers.net/i/zukt1vPZsL2BpHdGLL3KyeKGVxQ=/800x/filters:strip_exif()/f/image/2WH3bkZE6AyAb5Ha9dWhcdEt.png?f=fotoalbum_large

Momemten zijn mooi afgebakend door de defrosts ;)
's Nachts draaide ie op 25 /l/min maar haalde z'n Ta niet. Even na 8 u het debiet verhoogt naar 32 l/min, tot mijn verbazing daalde de Ta. Toen even voor 9 maar naar optimal flow gegaan, en zowaar met het dalen van de flow, stijgt de Ta. Daarna ook nog op vaste dT gedraaid en uiteindelijk rond 12 u naar een vast debiet van 21 l/min gegaan. Daar draait ie nu nog steeds op, ook al weet ik dat het debiet hoger moet om veel meer vermogen met een redelijke dT kwijt te kunnen.
De compressor laat zeker 'smorgens geen noemenswaardige verschillen zien, 's middags neemt ie iets af, maar het was buiten ook iets warmer geworden (stooklijn 1 C lager).

Wiet het weet mag uitleggen hoe die regelaar werkt ....

  • tebogo
  • Registratie: Februari 2005
  • Laatst online: 10-05 15:58

tebogo

HM093MR.U44 / WH27S.F5

SjaakPeer schreef op zondag 3 december 2023 @ 21:20:
[...]

Best wel herkenbaar: Mijn offline temperatuur sensoren geven hele andere (hogere) waarden dan die van LG zelf. Helaas hebben de Therma V's niet de mogelijkheid om die sensoren te kalibreren. |:(
Wat wel zou kunnen bedenk ik me nu:
Op deze manier, https://www.instructables...-Sensor-With-Arduino-UNO/, de sensoren meten.
De correctie die je uit de callibratie krijgt in HA toepassen en als gecorrigeerde Outlet en Inlet - sensoren opvoeren, en dan daarmee de COP berekenen.
@Devil heeft al een gecorrigeerde aanvoer en retour in zijn script opgenomen.
Gaat dus alleen om de juiste correcties toe te passen.

code:
1
2
3
4
5
6
7
8
9
10
11
12
13
14
15
16
17
18
19
20
21
22
23
24
25
26
27
28
29
30
31
32
33
34
35
36
  - platform: template
    name: "Corrected retour"
    id: corrected_water_temp_retour
    unit_of_measurement: "°C"
    accuracy_decimals: 1
    lambda: |-
      return (float)(id(water_temp_retour).state-0.4); 
    update_interval: 30s
    icon: mdi:thermometer-chevron-down
  - platform: template
    name: "Rounded Corrected retour"
    id: rounded_corrected_water_temp_retour
    unit_of_measurement: "°C"
    accuracy_decimals: 1
    lambda: |-
      return (float)(floor((id(corrected_water_temp_retour).state*2)+0.5)/2);
    update_interval: 30s
    icon: mdi:thermometer-chevron-down
  - platform: template
    name: "Corrected aanvoer"
    id: corrected_water_temp_aanvoer
    unit_of_measurement: "°C"
    accuracy_decimals: 1
    lambda: |-
      return (float)(id(water_temp_aanvoer).state-0.2); 
    update_interval: 30s
    icon: mdi:thermometer-chevron-up
  - platform: template
    name: "Rounded Corrected aanvoer"
    id: rounded_corrected_water_temp_aanvoer
    unit_of_measurement: "°C"
    accuracy_decimals: 1
    lambda: |-
      return (float)(floor((id(corrected_water_temp_aanvoer).state*2)+0.5)/2);
    update_interval: 30s
    icon: mdi:thermometer-chevron-up


Dat zou toch moeten kunnen?

HM093MR.U44 (3.06.7a -> 3.06.9b) i.c.m. Cordivari 180l buffervat / WH27S.F5 / GW5000-DT / 14 x Suntech STP310S-20/Wfhb


  • BernieW
  • Registratie: Februari 2017
  • Laatst online: 08:50
paQ schreef op donderdag 30 november 2023 @ 22:57:
[...]

probeer dan eens mijn automation voorbeeld.
Wel echt van stille modus afhalen dan.

[Afbeelding]

Dit is dit met 4 stapjes:
YAML:
1
2
3
4
5
6
7
8
9
10
11
12
13
14
15
16
17
18
19
20
21
22
23
24
25
26
27
28
29
30
31
32
33
34
35
36
37
38
39
40
41
42
43
44
45
46
47
48
49
50
51
52
53
54
55
56
alias: uit de defrost 2
description: test 2
trigger:
  - platform: state
    entity_id:
      - binary_sensor.defrosting
    from: "off"
    to: "on"
condition: []
action:
  - service: number.set_value
    data:
      value: "-4"
    target:
      entity_id: number.stooklijn_offset
  - delay:
      hours: 0
      minutes: 6
      seconds: 0
      milliseconds: 0
  - service: number.set_value
    data:
      value: "-3"
    target:
      entity_id: number.stooklijn_offset
  - delay:
      hours: 0
      minutes: 4
      seconds: 0
      milliseconds: 0
  - service: number.set_value
    data:
      value: "-2"
    target:
      entity_id: number.stooklijn_offset
  - delay:
      hours: 0
      minutes: 4
      seconds: 0
      milliseconds: 0
  - service: number.set_value
    data:
      value: "-1"
    target:
      entity_id: number.stooklijn_offset
  - delay:
      hours: 0
      minutes: 4
      seconds: 0
      milliseconds: 0
  - service: number.set_value
    data:
      value: "0"
    target:
      entity_id: number.stooklijn_offset
mode: single



Overigens geloof ik dat COP van -1.5 ook niet hoor ;)
Gekke Kamstrup :P
Ben hetzelfde pad op gegaan, heb sinds gisteren een vergelijkbare routine lopen in de code van @Devil. Zie nu minder hoge pieken na een defrost, of het de tijd tussen twee defrosts ook verlengd vraagt wat meer experimenteren. Denk wel dat je water hysterese vrij hoog moet staan om dit ongestraft te kunnen doen.

  • sparkly
  • Registratie: December 2009
  • Laatst online: 09:46
Jojan265 schreef op zondag 3 december 2023 @ 19:29:
[...]

Ik zie dat er nog een spatie in mijn voorbeeld staat. Ik neem aan, dat jij die hebt verwijderd:

code:
1
value: "{{ (states.sensor. shift_value_in_auto_mode_circuit1.state) }}"


De errorlog geeft dus aan, dat het type float verwacht werd. Dus mischien moet je hier nog extra aangeven dat het om een int gaat.

code:
1
value: "{{ (states.sensor.shift_value_in_auto_mode_circuit1.state) | int }}"
Thanks!

Nu heb ik deze:

Error while executing automation automation.slider_get_shift_circuit_1: Error rendering data template: UndefinedError: 'None' has no attribute 'state'
21:41:10 – (FOUT) Automatisering
Slider Get Shift Circuit 1: Error executing script. Error for call_service at pos 1: Error rendering data template: UndefinedError: 'None' has no attribute 'state'
21:41:10 – (FOUT) Automatisering

Als ik om dit op te lossen de regel verander naar:

code:
1
      value: "{{ states('sensor.shift_value_in_auto_mode_circuit1') |int) }}"


Krijg ik vervolgens

Error while executing automation automation.slider_get_shift_circuit_1: Error rendering data template: ValueError: Template error: int got invalid input 'unknown' when rendering template '{{ states('sensor.shift_value_in_auto_mode_circuit1') | int }}' but no default was specified

Als ik dan | int (0) doe, dan zijn alle errors weg. Werkt de slider wel, maar springt deze iedere keer weer naar 0, dat heeft ook niet veel zin.

Toevallig nog een idee om dit ook nog te fixen? :P

LG Therma V HM163M U33 / 5kWp Zuid - 7,2kWp West - 2,8kWp Oost / 48HP 300l / 3x Multiplus 2/5000, 40kWh LFP. BMW iX3 2022


  • paQ
  • Registratie: Augustus 2001
  • Nu online
BernieW schreef op zondag 3 december 2023 @ 21:37:
[...]


Dat verwachtte ik ook, maar helaas de LG kabouters hadden andere zin:

[Afbeelding]

Momemten zijn mooi afgebakend door de defrosts ;)
's Nachts draaide ie op 25 /l/min maar haalde z'n Ta niet. Even na 8 u het debiet verhoogt naar 32 l/min, tot mijn verbazing daalde de Ta. Toen even voor 9 maar naar optimal flow gegaan, en zowaar met het dalen van de flow, stijgt de Ta. Daarna ook nog op vaste dT gedraaid en uiteindelijk rond 12 u naar een vast debiet van 21 l/min gegaan. Daar draait ie nu nog steeds op, ook al weet ik dat het debiet hoger moet om veel meer vermogen met een redelijke dT kwijt te kunnen.
De compressor laat zeker 'smorgens geen noemenswaardige verschillen zien, 's middags neemt ie iets af, maar het was buiten ook iets warmer geworden (stooklijn 1 C lager).

Wiet het weet mag uitleggen hoe die regelaar werkt ....
Denk dat het een glitch is, want zou wel echt zo moeten werken...

Heb hier ook wel eens dat uit het niets de wp naar 80 Hz gaat en helemaal over zijn toeren dreigt te gaan kwa temperatuur, PATS buiten hysterese :(

Ik doe niet aan bijgeloof. Dat brengt ongeluk.


  • BernieW
  • Registratie: Februari 2017
  • Laatst online: 08:50
paQ schreef op zondag 3 december 2023 @ 21:50:
[...]

Denk dat het een glitch is, want zou wel echt zo moeten werken...

Heb hier ook wel eens dat uit het niets de wp naar 80 Hz gaat en helemaal over zijn toeren dreigt te gaan kwa temperatuur, PATS buiten hysterese :(
Verleden winter ook wel langere tijd met een flow > 32 l/min gedraaid, kan me niet herinneren toen zoiets te hebben gezien. Blijft wel een dingetje, zo'n klungelige regeling,

  • paQ
  • Registratie: Augustus 2001
  • Nu online
fuzzy :+

Ik doe niet aan bijgeloof. Dat brengt ongeluk.


  • BernieW
  • Registratie: Februari 2017
  • Laatst online: 08:50
Tja, dat was, vooral in Azië, in de jaren negentig populair. Maar we leven nu in de jaren twintig, ondertussen weet men toch dat fuzzy niet de heilige graal is ...

  • paQ
  • Registratie: Augustus 2001
  • Nu online
BernieW schreef op zondag 3 december 2023 @ 21:43:
[...]


Ben hetzelfde pad op gegaan, heb sinds gisteren een vergelijkbare routine lopen in de code van @Devil. Zie nu minder hoge pieken na een defrost, of het de tijd tussen twee defrosts ook verlengd vraagt wat meer experimenteren. Denk wel dat je water hysterese vrij hoog moet staan om dit ongestraft te kunnen doen.
Ben al heel de middag (en avond) aan het prutsen in ESPHOME om het stand alone werkend te krijgen, maar het lijkt erop alsof de esp controller steeds vastloopt / reboot. Zonder logging overigens, dus ik zie niet precies wat er nou mis gaat.

Ik doe niet aan bijgeloof. Dat brengt ongeluk.


  • Jojan265
  • Registratie: Februari 2022
  • Laatst online: 06:15
sparkly schreef op zondag 3 december 2023 @ 21:49:
[...]


Thanks!

Nu heb ik deze:

Error while executing automation automation.slider_get_shift_circuit_1: Error rendering data template: UndefinedError: 'None' has no attribute 'state'
21:41:10 – (FOUT) Automatisering
Slider Get Shift Circuit 1: Error executing script. Error for call_service at pos 1: Error rendering data template: UndefinedError: 'None' has no attribute 'state'
21:41:10 – (FOUT) Automatisering

Als ik om dit op te lossen de regel verander naar:

code:
1
      value: "{{ states('sensor.shift_value_in_auto_mode_circuit1') |int) }}"


Krijg ik vervolgens

Error while executing automation automation.slider_get_shift_circuit_1: Error rendering data template: ValueError: Template error: int got invalid input 'unknown' when rendering template '{{ states('sensor.shift_value_in_auto_mode_circuit1') | int }}' but no default was specified

Als ik dan | int (0) doe, dan zijn alle errors weg. Werkt de slider wel, maar springt deze iedere keer weer naar 0, dat heeft ook niet veel zin.

Toevallig nog een idee om dit ook nog te fixen? :P
int(16)

LG-HM071MR-U44 / SWW Hewalex PCWU 3.0 / PV SMA + Jinko 14 kWp / Kia e-Niro


  • sparkly
  • Registratie: December 2009
  • Laatst online: 09:46
Dankjewel! Perfect.

LG Therma V HM163M U33 / 5kWp Zuid - 7,2kWp West - 2,8kWp Oost / 48HP 300l / 3x Multiplus 2/5000, 40kWh LFP. BMW iX3 2022


  • Kip
  • Registratie: September 2004
  • Niet online

Kip

burnj schreef op zondag 3 december 2023 @ 12:59:
Beste tweakers,

Na 20 jaar actief meegelezen te hebben, is hier mijn eerste officiele tweakers bericht. Ik ben de trotse eigenaar van een LG Therma V. Deze is vorig jaar geinstalleerd. Helaas heeft hij nooit echt goed gewerkt. Met name rond het vriespunt lijkt de warmtempomp het niet goed te trekken terwijl het huis prima is geisoleerd. Helaas is mijn installateur ermee gestopt. Achteraf heb ik spijt van mijn keuze voor deze installateur, maar zo gaat het helaas soms.

Situatie:
• LG Therma V Split met binnenunit HN091MR NK5 (9kw)
• In hybride opstelling met hulp van CV ketel.
• De dip swich 6 en 7 zijn beiden ingesteld op “On”. Als ik dit verander reageerd de circuit breaker niet meer, dus ik denk dat die switches goed staan.
• Ik lees in de manuals dat er opties zijn om gebruik te maken van “elektrische heaters” en ook dat je gebruik kan maken van een “ketel van derde”. De unit is nu zo ingericht dat de CV ketel bij zou moeten springen bij een bepaalde temperatuur. Hiervoor wordt echter gebruik/misbruik gemaakt van de opties voor “external heater”. De thermostaatdraad van de ketel ergens komt ergens binnen in de binnenunit en loopt naar een circuit breaker. De overgang van warmtepomp naar CV ketel wordt echter ingesteld via de controller onder “kamerverwarming” => “elektrische verwaming op temperatuur”. Als ik daar de drempelwaarde verander, dan zie ik dat de circuitbreaker daarop reageert.

Probleem
• Warmtepomp heeft moeite met draaien rondom het vriespunt. Afgifte temperatuur is dan rond 28 graden, invoer 24 graden. Dat is onvoldoende om het huis dan warm te krijgen.
• De ketel sprint ook niet aan op de ingestelde drempelwaarde. Er lijkt dus iets aan de hand te zijn met de bedrading en instellingen vermoed ik.

Heeft er iemand suggesties? Of zijn er misschien tweakers in de buurt van Hilversum die eens me zouden willen kijken?

[Afbeelding]
Het lijkt idd mis te gaan met de bekabeling naar de ketel.

Wat voor ketel wordt er gebruikt?
Loopt de kabel van de warmtepomp rechtstreeks de ketel in, of is er een nog een thermostaat aanwezig voor de ketel?

Als ik de handleiding erbij pak, lijkt bij de optie voor boiler aansturing de binnenunit van de warmtepomp uit te schakelen. Als dat niet wenselijk is, snap ik waarom er niet voor die optie is gekozen. Ook moet er dan gebruik worden gemaakt van een 3wegklep en een aquastat om het verwarmingscircut te scheiden. Ook wordt er geschreven dat water boven de 55 graden niet door de warmtepomp mag gaan. Anders gaat deze stuk.

Wordt er hier ook op een manier rekening gehouden in jouw situatie? Beperken van de watertemp wat uit de ketel komt? Of misschien iets met een mengverdeler OID?

Verder is het misschien ook nog te onderzoeken of de warmtepomp zelf niet beperkt wordt door de instellingen. Zijn er historische gasverbruik gegevens beschikbaar? Voordat er een warmtepomp was geplaatst. Dan kunnen wij berekenen of de warmtepomp voldoende vermogen heeft.

Pardon my dutch


  • montebaldo55
  • Registratie: December 2020
  • Laatst online: 27-02-2025
Mijn wp loopt al 2 dgn continue door.
Lekker rustig. Vandaag einde van de middag stille modus aangezet.
Voeg 2 foto's bij van gisteren en vandaag
Kan iemand de vele kleine piekjes verklaren?
12kW 3F

Afbeeldingslocatie: https://tweakers.net/i/ZpUbShHgT9GnihPDIIZiiDN8klM=/800x/filters:strip_icc():strip_exif()/f/image/7UWOzM02JuZY2E7m3yRwmS4m.jpg?f=fotoalbum_large

Afbeeldingslocatie: https://tweakers.net/i/m_dBUBD0LDU7OMWjRxKjz1DTpeA=/800x/filters:strip_icc():strip_exif()/f/image/lqcaOfhtOcLKiotJXSSTnBp3.jpg?f=fotoalbum_large

  • Kenwood960
  • Registratie: December 2021
  • Laatst online: 03:15
De compressor toert even op om olie op te gooien ivm de smering

  • tebogo
  • Registratie: Februari 2005
  • Laatst online: 10-05 15:58

tebogo

HM093MR.U44 / WH27S.F5

montebaldo55 schreef op zondag 3 december 2023 @ 23:07:
Mijn wp loopt al 2 dgn continue door.
Lekker rustig. Vandaag einde van de middag stille modus aangezet.
Voeg 2 foto's bij van gisteren en vandaag
Kan iemand de vele kleine piekjes verklaren?
12kW 3F

[Afbeelding]

[Afbeelding]
Heb jij een HM123MR.U33 of een HM123MR.U34?

HM093MR.U44 (3.06.7a -> 3.06.9b) i.c.m. Cordivari 180l buffervat / WH27S.F5 / GW5000-DT / 14 x Suntech STP310S-20/Wfhb


  • PvdB_BL1
  • Registratie: Maart 2023
  • Laatst online: 28-02 21:01
Iemand hier ervaring met het koppelen van Danfoss Icon vvw verdelers en Home Assistant? Lees dat je de verdeler kunt koppelen met een app, via een Bluetooth app module, vervolgens zou je deze in Home Assistant kunn toevoegen…

HN091MR NK5 + HU071MR U44


  • nico base
  • Registratie: December 2023
  • Laatst online: 06-12-2023
grootkarzijn schreef op zaterdag 2 december 2023 @ 23:10:
[...]


Beneden vloerverwarming en een DHW boiler via WP van 300liter. Netto 280liter dacht ik.
Dan is mijn verbruik van 380kWh met enkel vloerverwarming toch wel redelijk veel?

Hoe kan ik dit verminderen?
Staat op +-20° nu.

Veel dank,

  • kazemo
  • Registratie: Augustus 2022
  • Laatst online: 06-05 11:20
gisteren discussie gevolgd .....flow? optimal,vast debiet,deltaT enz....ik heb standaard optimaal flow aan al maanden en dat bevalt goed....het gaat mij helemaal niet of de WP nu rustig of onrustig loopt voor mij is belangrijk dat de binnen temp. constant blijft,en dat is nu zo met optimaal flow....ik heb er geen omkijken naar optimal flow bepaald de flow random tussen 22ltr/min en8ltr/min....maw ik hoef niet constant de flow aan te passen als het buiten kouder word.....de software bepaald dat meestal wel goed en ook soms ook wel onverklaarbaar.....ik laat hem gewoon zijn ding doen!!! en hij gaat nooit in storing dan zal het toch wel goed zijn....en het verbruik is ook wel verklaarbaar als het buiten kouder word moet er gewoon meer energie het huis in!! het gewoon niet anders.....ik heb het ding nu een jaar ik heb het echt wel allemaal uitgeprobeert

  • nico base
  • Registratie: December 2023
  • Laatst online: 06-12-2023
SalexSun schreef op zondag 3 december 2023 @ 07:49:
@nico base @PeteSplit met dit schema valt de LG altijd weer in stille modus. Soms even een paar minuten uit stille modus, bijv bij wisselen warmte <> AI. Maar na een paar minuten schakelt stille modus dan weer in

[Afbeelding]
Ok. Bedankt.
Had het zo al op 00:00 - 23:59 staan. Wat dus zelfde is. 😜

Iemand ook een idee waarom mijn LG ThinQ app al waarden in het uur geeft terwijl dat uur nog niet voorbij is?
Iets met de summertime fout ingesteld...
Remote uur staar op dit (winter) uur en summertime on. 03-31 --- 10-27

Thx

  • burnj
  • Registratie: December 2023
  • Laatst online: 20-03-2024
Dank nog voor alle antwoorden in mijn vorige vraag. Dat heeft enorm geholpen. Ik loop nu nog tegen het probleem aan dat mijn warmtepomp niet goed reageert op mijn (Remeha Isense) thermostaat. Daarom de volgende vragen:

1. Wat is nu precies het verschil tussen “Water” en “Air” en Air + Water” sensor? Uiteindelijk meet de warmtepomp toch altijd de luchttemperatuur om het ergens op het juiste aantal graden te krijgen? Of gebruikt hij bij “water” echt alleen de watertemperatuur als ijkpunt en is de lucht/kamer temperatuur een afgeleide dmv de stooklijn dan? Kan iemand die basis principe uitleggen?

2. Ik kan bij “Air” alleen “controllor” configureren als temperatuur sensor. Ofterwijl: de afstandsbediening van de WP zelf. Ik heb zelf ook geen andere sensor in de CN_Room geinstalleerd. Ik snap alleen niet waarom ik niet de Isense thermostaat die in de woonkamer hangt als sensor kan instellen. Deze is wel gewoon geinstalleerd op de WP unit.

Ik zou graag willen dat de WP unit doorkrijgt hoeveel graden het is in de woonkamer vanuit de Isense thermostaat en daar iets mee doet. Hoe doe ik dat?

  • kazemo
  • Registratie: Augustus 2022
  • Laatst online: 06-05 11:20
burnj schreef op maandag 4 december 2023 @ 08:31:
Dank nog voor alle antwoorden in mijn vorige vraag. Dat heeft enorm geholpen. Ik loop nu nog tegen het probleem aan dat mijn warmtepomp niet goed reageert op mijn (Remeha Isense) thermostaat. Daarom de volgende vragen:

1. Wat is nu precies het verschil tussen “Water” en “Air” en Air + Water” sensor? Uiteindelijk meet de warmtepomp toch altijd de luchttemperatuur om het ergens op het juiste aantal graden te krijgen? Of gebruikt hij bij “water” echt alleen de watertemperatuur als ijkpunt en is de lucht/kamer temperatuur een afgeleide dmv de stooklijn dan? Kan iemand die basis principe uitleggen?

2. Ik kan bij “Air” alleen “controllor” configureren als temperatuur sensor. Ofterwijl: de afstandsbediening van de WP zelf. Ik heb zelf ook geen andere sensor in de CN_Room geinstalleerd. Ik snap alleen niet waarom ik niet de Isense thermostaat die in de woonkamer hangt als sensor kan instellen. Deze is wel gewoon geinstalleerd op de WP unit.

Ik zou graag willen dat de WP unit doorkrijgt hoeveel graden het is in de woonkamer vanuit de Isense thermostaat en daar iets mee doet. Hoe doe ik dat?
:) dan moet WP aangesloten met externe thermostaat aan sluiting die is 230v die isense is waarschijnlijk 24v dan gaat het niet daarmee!!! zonder extra relais of anders.....als je kamerthermostaat op RMC wil gebruiken moet hij op water+lucht (lucht is themperatuur in kamer)

[ Voor 9% gewijzigd door kazemo op 04-12-2023 08:55 ]


  • thepixel
  • Registratie: Oktober 2023
  • Laatst online: 24-04 19:43
1. Wat is nu precies het verschil tussen “Water” en “Air” en Air + Water” sensor? Uiteindelijk meet de warmtepomp toch altijd de luchttemperatuur om het ergens op het juiste aantal graden te krijgen? Of gebruikt hij bij “water” echt alleen de watertemperatuur als ijkpunt en is de lucht/kamer temperatuur een afgeleide dmv de stooklijn dan? Kan iemand die basis principe uitleggen?
Bij enkel water wordt de stooklijn aangehouden, inderdaad aan de hand van de buiten temperatuur.
Maar stel, je hebt deze op 45 graden staan, dan zal deze dus ook de hele dag 45graden blijven geven. Met wss als gevolg een zeer warm huis :P

Wanneer de lucht/water gebruikt, gebeurd nog steeds hetzelfde, maar zal de ingestelde binnen temperatuur bepalen of de WP aan of uit moet gaan.
2. Ik kan bij “Air” alleen “controllor” configureren als temperatuur sensor. Ofterwijl: de afstandsbediening van de WP zelf. Ik heb zelf ook geen andere sensor in de CN_Room geinstalleerd. Ik snap alleen niet waarom ik niet de Isense thermostaat die in de woonkamer hangt als sensor kan instellen. Deze is wel gewoon geïnstalleerd op de WP unit.

Ik zou graag willen dat de WP unit doorkrijgt hoeveel graden het is in de woonkamer vanuit de Isense thermostaat en daar iets mee doet. Hoe doe ik dat?
Niet, externe thermostaat is enkel aan/uit.
modulerende functies, kun je hier niet toepassen.Overigens kun je kiezen of the lucht sensor van de RCM gebruikt wordt of extern.

  • markklok
  • Registratie: Oktober 2000
  • Laatst online: 10-05 22:53

markklok

< Tijdelijk buiten gebruik >

Afbeeldingslocatie: https://tweakers.net/i/BvwNeP-h5TpgGOZAI0Q71qyCkH0=/800x/filters:strip_icc():strip_exif()/f/image/QfDcfgNNxjInA1qCxT6tlFka.jpg?f=fotoalbum_large

De boiler was koud.. sneeuw op komst.. Dus even full speed opwarmen. (van 37,5 naar 54 graden)

Max vermogen van de 9kw U44 was 4780 watt. 20a automaat heeft het netjes gedaan en er is niks uitgeklapt.
3,5 kwh verbruikt

[ Voor 3% gewijzigd door markklok op 04-12-2023 09:15 ]


  • kazemo
  • Registratie: Augustus 2022
  • Laatst online: 06-05 11:20
Kenwood960 schreef op maandag 4 december 2023 @ 04:15:
De compressor toert even op om olie op te gooien ivm de smering
:) ja zal zo zijn. ....het olie verhaal is 2 ledig....er zit olie in het carter van de compressor dient voor smering,af en toe doet hij ook olie return gelekte olie terug halen uit koelgas.....het is geen compressor met zuigers het is een zg. verdichter beetje vergelijkbaar met een wankelmotor

[ Voor 12% gewijzigd door kazemo op 04-12-2023 09:23 ]


  • kazemo
  • Registratie: Augustus 2022
  • Laatst online: 06-05 11:20
markklok schreef op maandag 4 december 2023 @ 09:15:
[Afbeelding]

De boiler was koud.. sneeuw op komst.. Dus even full speed opwarmen. (van 37,5 naar 54 graden)

Max vermogen van de 9kw U44 was 4780 watt. 20a automaat heeft het netjes gedaan en er is niks uitgeklapt.
3,5 kwh verbruikt
:X als het 16A was geweest was hij waarschijnlijk wel uitgegaan....dus 20A is goed

  • montebaldo55
  • Registratie: December 2020
  • Laatst online: 27-02-2025
tebogo schreef op maandag 4 december 2023 @ 07:31:
[...]


Heb jij een HM123MR.U33 of een HM123MR.U34?
Afbeeldingslocatie: https://tweakers.net/i/UaY3s0UHhpi6aVCEE_SkW41-Los=/x800/filters:strip_icc():strip_exif()/f/image/T366TZvjKwMWBVyykRrbu6EJ.jpg?f=fotoalbum_large

Software 3064a

Wat is het verschil tussen die versies?

  • The_KnarF
  • Registratie: Oktober 2007
  • Laatst online: 09:22
Even terug komend op mijn (vermoedelijke) koelmiddelgebrek.
Donderdag word koelmiddel gewogen en eventueel bij gevuld.

Ik heb geen kennis van hoe e.a. zou moeten werken koeltechnisch maar ik vind het raar dat het gehele weekend de LG eigenlijk wel rustig heeft gedraaid, maar dan 3 a 4 graden onder doel temperatuur.
bijvoorbeeld:
Afbeeldingslocatie: https://tweakers.net/i/NdceHuF0bYJ3OjTWOsOKD0yQZdA=/full-fit-in/4000x4000/filters:no_upscale():fill(white):strip_exif()/f/image/sOKFE5V1OS97XEjKPuPyxcVI.png?f=user_large
Hier zie je duidelijk dat gisterenmiddag tot 20:00 uur de LG rustig heeft lopen pruttelen op 37Hz
ook daarna zie je tussen de defrost door dat die dat probeert.
maar waarom probeert die dan niet harder mijn target_temp te halen?
is het niet zo als het een koelmiddel probleem is dat dan de compressor wel hard probeert te werken, maar dat het dan niet lukt om de temperatuur te halen, of is de LG zo slim en denk inmiddels: ja, ik kan er wel veel energie in stoppen, maar boven de 32 gaat niet lukken, dan kan ik het beter rustig aan gaan doen.

LG-HM163MR-U34


  • kazemo
  • Registratie: Augustus 2022
  • Laatst online: 06-05 11:20
The_KnarF schreef op maandag 4 december 2023 @ 09:23:
Even terug komend op mijn (vermoedelijke) koelmiddelgebrek.
Donderdag word koelmiddel gewogen en eventueel bij gevuld.

Ik heb geen kennis van hoe e.a. zou moeten werken koeltechnisch maar ik vind het raar dat het gehele weekend de LG eigenlijk wel rustig heeft gedraaid, maar dan 3 a 4 graden onder doel temperatuur.
bijvoorbeeld:
[Afbeelding]
Hier zie je duidelijk dat gisterenmiddag tot 20:00 uur de LG rustig heeft lopen pruttelen op 37Hz
ook daarna zie je tussen de defrost door dat die dat probeert.
maar waarom probeert die dan niet harder mijn target_temp te halen?
is het niet zo als het een koelmiddel probleem is dat dan de compressor wel hard probeert te werken, maar dat het dan niet lukt om de temperatuur te halen, of is de LG zo slim en denk inmiddels: ja, ik kan er wel veel energie in stoppen, maar boven de 32 gaat niet lukken, dan kan ik het beter rustig aan gaan doen.
:? nou ik vind het wel erg ver doorgedacht,maar niets is onmogelijk

  • M_AW
  • Registratie: November 2017
  • Laatst online: 10-05 22:14
The_KnarF schreef op maandag 4 december 2023 @ 09:23:
Even terug komend op mijn (vermoedelijke) koelmiddelgebrek.
Donderdag word koelmiddel gewogen en eventueel bij gevuld.

Ik heb geen kennis van hoe e.a. zou moeten werken koeltechnisch maar ik vind het raar dat het gehele weekend de LG eigenlijk wel rustig heeft gedraaid, maar dan 3 a 4 graden onder doel temperatuur.
bijvoorbeeld:
[Afbeelding]
Hier zie je duidelijk dat gisterenmiddag tot 20:00 uur de LG rustig heeft lopen pruttelen op 37Hz
ook daarna zie je tussen de defrost door dat die dat probeert.
maar waarom probeert die dan niet harder mijn target_temp te halen?
is het niet zo als het een koelmiddel probleem is dat dan de compressor wel hard probeert te werken, maar dat het dan niet lukt om de temperatuur te halen, of is de LG zo slim en denk inmiddels: ja, ik kan er wel veel energie in stoppen, maar boven de 32 gaat niet lukken, dan kan ik het beter rustig aan gaan doen.
Ik ben nog steeds erg tevreden over de hardware van mijn Therma V. Maar de woorden "slim" en "LG" zou ik niet in één zin gebruiken.
Gekkigheid. Ik heb niet de indruk dat er in de logica ook maar iets zelf-lerends zit. Dus dat lijkt me niet het geval.
Ik zie dat er meer dan een uur tussen je defrosts zitten, niks geks aan de hand op dat gebied. Hoewel niks zeker is, lijkt dit mij eerder in de aansturing / logica te zitten.

edit: Ik ben het even kwijtgeraakt in de enorme hoeveelheid posts in dit topic. Regel jij op water? Lucht? Lucht+water?

[ Voor 3% gewijzigd door M_AW op 04-12-2023 09:39 ]

PV: 7205Wp. LW-WP: ME SUZ-SWM40VA2 + EHST20D-VM2D. LL-WP: 3x MHI SRK20ZS-S


  • tebogo
  • Registratie: Februari 2005
  • Laatst online: 10-05 15:58

tebogo

HM093MR.U44 / WH27S.F5

montebaldo55 schreef op maandag 4 december 2023 @ 09:22:
[...]


[Afbeelding]

Software 3064a

Wat is het verschil tussen die versies?
Is versie 3 versus versie 4.
We hebben dus allebei de 12kw, 3 F, versie 4. (HM123MR.U34)

Ik zie die piekjes niet, vroeg me af of jij dus versie 3 hebt en dat ook een verschil daar tussen is
Maar dat is dus niet zo ;)

HM093MR.U44 (3.06.7a -> 3.06.9b) i.c.m. Cordivari 180l buffervat / WH27S.F5 / GW5000-DT / 14 x Suntech STP310S-20/Wfhb


  • The_KnarF
  • Registratie: Oktober 2007
  • Laatst online: 09:22
ik regel op water (LG stooklijn)

LG-HM163MR-U34


  • thepixel
  • Registratie: Oktober 2023
  • Laatst online: 24-04 19:43
Wie heeft er al ervaring met het uitschakelen van de externe pomp, tijdens een defrost?

In mijn optiek zou het buffervat (parralel) voldoende moeten zijn om de defrost te moeten doorlopen, maar nu ontrekt hij ook alle warmte uit de radiatoren en vvw.

Ik had gedacht om met een Shelly oid de externe pomp uit te schakelen en weer aan te laten gaan zodra de retour temperatuur weer enigzins op temperatuur is. De restwarmte in de radiatoren en vvw zal het best wel 5 minuten volhouden, lijkt me?

  • The_KnarF
  • Registratie: Oktober 2007
  • Laatst online: 09:22
montebaldo55 schreef op zondag 3 december 2023 @ 23:07:
Mijn wp loopt al 2 dgn continue door.
Lekker rustig. Vandaag einde van de middag stille modus aangezet.
Voeg 2 foto's bij van gisteren en vandaag
Kan iemand de vele kleine piekjes verklaren?
12kW 3F

[Afbeelding]

[Afbeelding]u
Weet je zeker dat je 3 fases meet? lijkt mij met deze buiten temperatuur anders wel heel netjes dat je tussen de pieken door maar 700w verbruikt, of woon je niet in Nederland?
wat was je flow, doel temp en DeltaT?
Dit is Homey (of homewizzard) of zo iets (die plaatjes)? die grafiek lijkt behoorlijk afgevlakt, kun je een een grafiek tonen die niet afgevlakt is, dan kun je beter zien hoe hoog de peik werkelijk is?

LG-HM163MR-U34


  • The_KnarF
  • Registratie: Oktober 2007
  • Laatst online: 09:22
thepixel schreef op maandag 4 december 2023 @ 09:47:
Wie heeft er al ervaring met het uitschakelen van de externe pomp, tijdens een defrost?

In mijn optiek zou het buffervat (parralel) voldoende moeten zijn om de defrost te moeten doorlopen, maar nu onttrekt hij ook alle warmte uit de radiatoren en vvw.

Ik had gedacht om met een Shelly oid de externe pomp uit te schakelen en weer aan te laten gaan zodra de retour temperatuur weer enigzins op temperatuur is. De restwarmte in de radiatoren en vvw zal het best wel 5 minuten volhouden, lijkt me?
ik doe dat op die manier, wekt goed, maar ik heb geen vergelijkingsmateriaal.
als defrost start gaat pomp 15 minuten uit en daarna weer aan.

Ik moet melden dat ik een belachelijk groot buffervat (500l) heb, dat zal in dit geval ook helpen.

Natuurlijk zorgt het uitzetten van de pomp er niet voor dat er minder warmte word onttrokken uit het system bij een defrost, maar de pieken worden door buffervat opgevangen.

LG-HM163MR-U34


  • thepixel
  • Registratie: Oktober 2023
  • Laatst online: 24-04 19:43
Mee eens, de energie zal inderdaad gebruikt worden voor de defrost. Maar nu merk je echt dat de radiatoren koud gaan aanvoelen. Daarom liever een x aantal minuten geen aanvoer, maar wel dat ze warmte blijven uitstralen.
Ik heb helaas niet de mogelijkheid om een groter vat neer te zetten, anders zou dat natuurlijk een hoop schelen.
Gebruik jij gewoon een automatie via HA, @The_KnarF ?

  • The_KnarF
  • Registratie: Oktober 2007
  • Laatst online: 09:22
als toevoeging, om de verwarring Compleet te maken:
Afbeeldingslocatie: https://tweakers.net/i/NdceHuF0bYJ3OjTWOsOKD0yQZdA=/full-fit-in/4000x4000/filters:no_upscale():fill(white):strip_exif()/f/image/sOKFE5V1OS97XEjKPuPyxcVI.png?f=user_large
zelfde plaatje, hier zie je dat de LG het gewoon leek te doen gisteren voor 15:00 uur
target 35 graden, water out schommelt zo rond die 35 graden (net iets minder).

LG-HM163MR-U34

Pagina: 1 ... 114 ... 206 Laatste