VW ID.7 Tourer Pro S | 5670 Wp JA Solar - 14x405 33° op Zuid | Twente | Proton $20 referral
True schreef op dinsdag 14 oktober 2025 @ 10:57:
[...]
Laat ik vooropstellen dat ik ook niet alle kennis in pacht heb.
Maar volgens mij gaat jouw WP pendelen omdat hij de warmte niet kwijt kan, wat is de retourtemperatuur van het water? Als dat te hoog is schakelt die af. Heb je voldoende convectoren/radiatoren/VVW die goed warmte kunnen afgeven bij een lage stooktemperatuur?
Thanks true voor de tip.
Als ik zo even door je posts scroll in dit topic is dit je eerste herfst/winter? Dan zul je bijna zeker nog wel wat moeten controleren/testen/aanpassen en opnieuw om je meest optimale instellingen i.c.m. jouw warmteafgiftesysteem (radiatoren/VVW/etc) in te regelen.Cobratjuh schreef op dinsdag 14 oktober 2025 @ 11:00:
[...]
![]()
![]()
ik denk dat dat het is, ik heb radiatoren terug gezet laatst normaal staan de kranen open om. Ga het vanavond aanpassen. zit nu op werk. Kom hier morgen op terug.
Thanks true voor de tip.
VW ID.7 Tourer Pro S | 5670 Wp JA Solar - 14x405 33° op Zuid | Twente | Proton $20 referral
Nee dec,jan en feb ook al gedraaid maar toen draaide die beter als nu, vind het alleen jammer dat ik het model heb gekocht dat helaas maar tot 25 graden op wp draait en niet 20 graden dat wist ik niet van te vorenTrue schreef op dinsdag 14 oktober 2025 @ 11:02:
[...]
Als ik zo even door je posts scroll in dit topic is dit je eerste herfst/winter? Dan zul je bijna zeker nog wel wat moeten controleren/testen/aanpassen en opnieuw om je meest optimale instellingen i.c.m. jouw warmteafgiftesysteem (radiatoren/VVW/etc) in te regelen.
Wat bedoel je?Cobratjuh schreef op dinsdag 14 oktober 2025 @ 11:09:
[...]
Nee dec,jan en feb ook al gedraaid maar toen draaide die beter als nu, vind het alleen jammer dat ik het model heb gekocht dat helaas maar tot 25 graden op wp draait en niet 20 graden dat wist ik niet van te voren![]()
, dan gaat die helaas op gas. Anders had ik gekozen voor constante AWT.
VW ID.7 Tourer Pro S | 5670 Wp JA Solar - 14x405 33° op Zuid | Twente | Proton $20 referral
Ik had gelezen op internet dat bepaalde daikin model niet onder de 25 graden awt kunnen maken, dat ze dan standaard op gas gaan stoken.
Als je wegkomt met 25C AWT dan heb je dus of een enorm goed geisoleerd huis (en dan is de winst van lager gaan niet groot), of je zit in de periode dat de kachel zo heel af en toe bij moet springen zoals nu (en dan is de winst van lager gaan ook niet groot)
[ Voor 25% gewijzigd door Lothlórien op 14-10-2025 14:19 ]
Ctrl4Dkn: ESP32 (Floor) Heat Controller With Daikin (Heatpump) Support - https://github.com/arnova/ctrl4dkn
zelfde hierarnova schreef op dinsdag 14 oktober 2025 @ 17:07:
Ter info: Ik krijg het hier in ieder geval niet voor elkaar om met dit weer, ca 85m2 lt vloerverwarming en een awt onder de 28 graden zonder pendelen te werken. Daarom staat de onderkant van mijn stooklijn op 28 graden...
Ik heb vannacht eindelijk gehad dat de pomp uit zichzelf weer aan is gegaan. Vorige week heb ik de pomp "door de hysterese heen gedrukt" om het verwarmingsbedrijf in te schakelen, maar het watertemperatuur is dagenlang rond de 18,5 ℃ gebleven. Gisteren heb ik alle instellingen bekeken en gecheckt of ik niet per abuis ergens een rare instelling had. Of het verwarmingsbedrijf nog aan stond heb ik geprobeerd te checken door de pomp op continu te zetten en [F-00] op 0 te zetten, hierdoor zou in verwarmingsbedrijf de pomp uitgeschakeld moeten worden boven 25 graden en in koelbedrijf onder de 20 graden. Omdat de pomp vervolgens aan stond concludeerde ik dat verwarmingsbedrijf ingeschakeld is.
Helaas heb ik geen geschiedenis van de temperatuur welke ik kan correleren aan het tijdstip van inschakelen, maar hij heeft van 03:10 tot 4:50 gedraaid. Daarna heeft mijn vrouw de ecostand ingeschakeld omdat zij het onzin vindt dat de pomp ´s nachts draait. Vanochtend was het watertemperatuur 25℃, maar door de pomp in te schakelen is dat intussen 19,5℃
Vraag: de gewenste AWT is met de huidige buitentemperatuur 29℃, CV temperatuur: 19,5℃. Modulatie staat aan op 3℃ en kamertemperatuur ligt 0,1 graad boven de gewenste temperatuur.
Eigenlijk zou ik nu verwachten dat hij gewoon zijn stooklijn hanteert om afkoeling en extra energieverbruik te voorkomen.
Wanneer mag ik ongeveer verwachten dat de warmtepomp dat doet?
Dat is een kwestie van uitleggen toch?Lothlórien schreef op donderdag 16 oktober 2025 @ 09:02:
Daarna heeft mijn vrouw de ecostand ingeschakeld omdat zij het onzin vindt dat de pomp ´s nachts draait.
Dat de wens er ligt voor minder geluid c.q. lager debiet kan ik snappen overigens, maar met een WP stook je ook 's nachts met de reden dat je daardoor een algeheel beter comfort hebt en niet overdag moet stoken met een watertemperatuur van 50°C.
Maar voor de duidelijkheid, je hebt het over de pomp van de CV-ketel of gaat hier om je VVW-pomp?
VW ID.7 Tourer Pro S | 5670 Wp JA Solar - 14x405 33° op Zuid | Twente | Proton $20 referral
Het betreft hier inderdaad de circulatiepomp van de warmtepomp zelf. Ik bedenk me net dat dai ik hem daarom wel herstart heb. Misschien heeft dat ook invloed op het vasthouden van de stooklijn?
Als hij uit is gaat moet hij weer opnieuw door de hysterese heen voor hij weer aangaat. Dat is een nadeel van uitzetten.Lothlórien schreef op donderdag 16 oktober 2025 @ 09:02:
Modulatie staat aan op 3℃ en kamertemperatuur ligt 0,1 graad boven de gewenste temperatuur.
Eigenlijk zou ik nu verwachten dat hij gewoon zijn stooklijn hanteert om afkoeling en extra energieverbruik te voorkomen.
Wanneer mag ik ongeveer verwachten dat de warmtepomp dat doet?
Modulatie: als de kamer langer dan 20 minuten te warm is, wordt de gewenste LWT met 1 stap verlaagd (wat 25% is van de maximale modulatie-instelling [9-06], dus 0.75 °C bij jou).
[ Voor 47% gewijzigd door arnoldniessen op 17-10-2025 00:27 ]
Daikin 2x8kW EBLA08E3V3+EHYHBX08AAV3+EKHWS200D3V3 - P1P2MQTT bridge - HA - USBtin - Zehnder Q600 / gasloos
In dit geval had ik de circulatiepomp dus niet aan moeten zetten, want dat vergt een herstart, maar had ik waarschijnlijk gewoon moeten wachten tot het water op de sensors voldoende afgekoeld was om de warmtepomp te triggeren? (dat kan uren duren, gezien dat water 4 uur na het draaien van de pomp nog steeds 25 °C bleek te zijn). Grote kans dat het later in het jaar beter werkt.
Weet iemand ook hoeveel het water af moet koelen? Zit daar ook een hysterese op en zijn er instellingen waarmee je dat kan beïnvloeden?
In het begin hadden we wat problemen de warmwatervoorziening en de zonneboiler.(foutcode en uitval)
Dat is opgelost door een extra sensor te plaatsen.
We zijn van 1150 M3 Gas naar 150 M3 gas gegaan.
We wonen in een goed geïsoleerd vrijstaand huis 116m2 en we koken op gas.
We hebben geen vloerverwarming maar hebben radiator ventilatoren geplaatst
We hebben ongeveer 6500 kw piek aan zonnepanelen liggen verdeeld over 3 installaties.
1500 watt op het zuiden, 1500 watt op het noord/oosten en 3500 watt op het zuidwesten.
We hadden een overschot van 500KW/h.
De thermostaatregeling vind ik niet ideaal. De installatie schakelt best wel laat in en verwarmt ook vrij lang door.
De buitenunit Maakt best wel wat lawaai, voor ons is dat geen probleem maar ik kan mij indenken dat dit in een woonwijk problemen kan geven.
De installateur heeft de installatie ingesteld en ik heb er daarna niets aan verandert.
Zoals eerder vermeld zijn we tevreden, maar een gas gestookte ketel was het net wat comfortabeler.
Ik denk dat het comfortabeler zou zijn als we vloerverwarming zouden laten instaleren.
Maar dat vinden we te duur maar vooral hebben we geen zin in de rotzooi en het gedoe dat het geeft om het aan te leggen.
Dit: "De buitenunit Maakt best wel wat lawaai, voor ons is dat geen probleem maar ik kan mij indenken dat dit in een woonwijk problemen kan geven. " is een berekening die je kunt maken - en eigenlijk moet maken vóór het plaatsen. Dan is de regel dat het 'lawaai' binnen de toegestane grenzen is óf je had de WP niet mogen plaatsen.Ghoogen schreef op vrijdag 17 oktober 2025 @ 12:12:
We hebben de installatie nu bijna 2 jaar en ik ben er wel tevreden over.
In het begin hadden we wat problemen de warmwatervoorziening en de zonneboiler.(foutcode en uitval)
Dat is opgelost door een extra sensor te plaatsen.
We zijn van 1150 M3 Gas naar 150 M3 gas gegaan.
We wonen in een goed geïsoleerd vrijstaand huis 116m2 en we koken op gas.
We hebben geen vloerverwarming maar hebben radiator ventilatoren geplaatst
We hebben ongeveer 6500 kw piek aan zonnepanelen liggen verdeeld over 3 installaties.
1500 watt op het zuiden, 1500 watt op het noord/oosten en 3500 watt op het zuidwesten.
We hadden een overschot van 500KW/h.
De thermostaatregeling vind ik niet ideaal. De installatie schakelt best wel laat in en verwarmt ook vrij lang door.
De buitenunit Maakt best wel wat lawaai, voor ons is dat geen probleem maar ik kan mij indenken dat dit in een woonwijk problemen kan geven.
De installateur heeft de installatie ingesteld en ik heb er daarna niets aan verandert.
Zoals eerder vermeld zijn we tevreden, maar een gas gestookte ketel was het net wat comfortabeler.
Ik denk dat het comfortabeler zou zijn als we vloerverwarming zouden laten instaleren.
Maar dat vinden we te duur maar vooral hebben we geen zin in de rotzooi en het gedoe dat het geeft om het aan te leggen.
Zie ook: Het grote geluidseisen airco en wp topic
En: "De thermostaatregeling vind ik niet ideaal. De installatie schakelt best wel laat in en verwarmt ook vrij lang door." kun je de hysterese dan niet gewoon verlagen?
[ Voor 4% gewijzigd door True op 17-10-2025 12:20 ]
VW ID.7 Tourer Pro S | 5670 Wp JA Solar - 14x405 33° op Zuid | Twente | Proton $20 referral
Dat is subjectief natuurlijk en vrijwel iedereen in de omgeving verteld mij dat deze warmtepomp in de praktijk relatief stil is en dat ik dus niet naar die "metingen van de fabrikant" moet kijken. (62 Db(A) vermogen, dus op de kast en 48 op een ruime meter afstand). In ieder geval staat ie bij ons op het dakkapel, ik heb hem op stil bedrijf gezet (8 kw is toch overkill voor ons huis) en wij hebben hem nog niet gehoord.Ghoogen schreef op vrijdag 17 oktober 2025 @ 12:12:
De buitenunit Maakt best wel wat lawaai, voor ons is dat geen probleem maar ik kan mij indenken dat dit in een woonwijk problemen kan geven.
[ Voor 13% gewijzigd door Lothlórien op 17-10-2025 12:26 ]
Op stil gebruik gaat hij niet eerder de gasketel laten helpen? Het maximale vermogen reduceren zou ik ook graag willen. Hij draait nog maar net en kon er eigenlijk gratis aan komen. Hij is echter veel te groot voor de huidige afgifte. Klein stukje vloerverwarming, komt volgens jaar nog 30m2 bij en twee radiatoren. tot die tijd moet ik hem eigenlijk even smoren. Run times zijn nu slechts 4 minuten. Waterzijdig valt er ook nog niet veel te halen, vandaar.Lothlórien schreef op vrijdag 17 oktober 2025 @ 12:24:
[...]
Dat is subjectief natuurlijk en vrijwel iedereen in de omgeving verteld mij dat deze warmtepomp in de praktijk relatief stil is en dat ik dus niet naar die "metingen van de fabrikant" moet kijken. (62 Db(A) vermogen, dus op de kast en 48 op een ruime meter afstand). In ieder geval staat ie bij ons op het dakkapel, ik heb hem op stil bedrijf gezet (8 kw is toch overkill voor ons huis) en wij hebben hem nog niet gehoord.
Bekend probleem. Wat ik doe is alle radiatoren thuis volledig open zetten en een evt tijdelijke verhoging van de AWT op 0 zetten, d.w.z. de AWT zo laag mogelijk houden. Momenteel zit mijn AWT bijv op 25 graden.True schreef op dinsdag 14 oktober 2025 @ 10:57:
[...]
Laat ik vooropstellen dat ik ook niet alle kennis in pacht heb.
Maar volgens mij gaat jouw WP pendelen omdat hij de warmte niet kwijt kan, wat is de retourtemperatuur van het water? Als dat te hoog is schakelt die af. Heb je voldoende convectoren/radiatoren/VVW die goed warmte kunnen afgeven bij een lage stooktemperatuur?
De vermogensbeperking leidt hooguit bij kou weer indirect tot meer gasverbruik. Maar gasverbruik hou je nu goed tegen met de evenwichtstemperatuur laag genoeg en deze actief maken.Doesnotcompute schreef op vrijdag 17 oktober 2025 @ 13:00:
Het maximale vermogen reduceren zou ik ook graag willen. Hij draait nog maar net en kon er eigenlijk gratis aan komen. Hij is echter veel te groot voor de huidige afgifte. Klein stukje vloerverwarming, komt volgens jaar nog 30m2 bij en twee radiatoren. tot die tijd moet ik hem eigenlijk even smoren. Run times zijn nu slechts 4 minuten. Waterzijdig valt er ook nog niet veel te halen, vandaar.
Maar bij 4 minuten run zal de gewenste AWT en/of het debiet waarschijnlijk toch ook omhoog moeten. Als je weinig afgifte hebt dan wordt opstarten lastiger.
Daikin 2x8kW EBLA08E3V3+EHYHBX08AAV3+EKHWS200D3V3 - P1P2MQTT bridge - HA - USBtin - Zehnder Q600 / gasloos
Zoals ArnoldNiessen zegt: door de evenwichts temperatuur te activeren zorg je ervoor dat de gasketel boven een bepaalde temperatuur gewoon niet mee mag werken.
Voor degenen die moeite heeft met het pendelgedrag: als dit veroorzaakt wordt door een te hoge retourtemperatuur. Zou het dan niet helpen om wat met de dT te experimenteren? Je zou haast zeggen dat een kleinere waarde ervoor zorgt dat de warmtepomp langer door kan blijven draaien?
Ik bedenk me ook net als workaround: door een programma aan te maken kun je de thermostaat laten wisselen tussen eco en comfort. Hiermee zou je de stooklijn kunnen verlagen tijdens een "afkoelperiode" en verhogen tijdens een run. Hierdoor kun je wellicht langere runs triggeren.
Ik kan de dT niet echt groter maken, hij zit nu aangesloten op een vloerverdeler met slechts 3 lussen, zit nog een mengpomp tussen wat ook niet helpt. Heb niet echt het idee dat de waterpomp terug moduleert. Als ik mn bypass volledig open of dicht draai stuurt de pomp niet om een dT van 5 te halen oid.
Ik heb overigens wat lopen spelen met het maximaal toegestaan opgenomen vermogen en daar reageert het buitendeel wel echt heel goed op. Als het straks kouder word dat dat wel weer omhoog moeten voor eventuele defrosts. Het is een beetje behelpen tot ik verder kan met verbouwen.
[ Voor 27% gewijzigd door Doesnotcompute op 18-10-2025 09:05 ]
Nog meer flow zal mijn dT nog kleiner maken. Dat is juist waar ik tegenaan loop.arnoldniessen schreef op vrijdag 17 oktober 2025 @ 19:45:
[...]
De vermogensbeperking leidt hooguit bij kou weer indirect tot meer gasverbruik. Maar gasverbruik hou je nu goed tegen met de evenwichtstemperatuur laag genoeg en deze actief maken.
Maar bij 4 minuten run zal de gewenste AWT en/of het debiet waarschijnlijk to ook omhoog moeten. Als je weinig afgifte hebt dan wordt opstarten lastiger.
Wou jullie toch even een update geven. Gisteren een monteur erbij gehad voor het plaatsen van trillingsdempers. Ging niet zoals gepland. Buitenunit zit vast op de grote zwarte blokken maar goed dat is een ander verhaal.
Wat betreft mijn vorige vraag met korte runtimes. Ik heb nu Weersafhankelijk ingesteld. Zodat de comprosser niet de hele tijd start stops heeft en niet constant 2kw loopt te trappen dat lijkt nu goed te gaan. Met de installateur afgesproken dat er iemand komt kijken na de installatie. Want het was vorig jaar zet er maar neer en succes. Ja dat werkt niet.
Jullie horen van mij.
Hoe ziet die thermostaat er bij jou uit? Als in, welke hysterese neem je en op welke entiteit van de p1p2 schakel je? Ik neem aan op de hoofdswitch?Flappie schreef op zondag 12 oktober 2025 @ 14:58:
Bij mij wijkt de kamerthermostaat ook mega af. Heb dit met meerdere Zigbee sensoren getest. Maar die van mij is altijd te laag.
Momenteel geeft hij 19.2 aan maar 2 verschillende Zigbee ensoren geven waardes van rond de 20.2.
Ik gebruik het Daikin kastje momenteel dan ook niet als thermostaat maar regel er de AWT mee. Via Home Assistant heb ik een "generic thermostat" toegevoegd. Dan kun je ook veel naukeriger regelen. Uiteraard dit dan on combinatie met P1P2MQTT van @arnoldniessen
Ik schakel inderdaad op de "switch.hc_mode_altherma_on".HLN schreef op zaterdag 18 oktober 2025 @ 16:12:
[...]
Hoe ziet die thermostaat er bij jou uit? Als in, welke hysterese neem je en op welke entiteit van de p1p2 schakel je? Ik neem aan op de hoofdswitch?
In MQTT van Home Assistant te vinden onder HC_Mode
En deze generic thermostat in de configuration.yaml
1
2
3
4
5
6
7
8
9
10
11
12
13
14
15
16
17
| climate:
- platform: generic_thermostat
name: Woonkamer Thermostaat
unique_id: woonkamer_thermostaat
heater: switch.hc_mode_altherma_on # entiteit waarmee je de WP kunt uit/aan zetten
target_sensor: sensor.sonoff_snzb_02d_temp_sensor_woonkamer_temperature # jouw temperatuurmeting in de woonkamer
min_temp: 16
max_temp: 24
ac_mode: false # false = verwarmen
target_temp: 21 # gewenste temperatuur
cold_tolerance: 0.3 # hysterese ondergrens
hot_tolerance: 0.3 # hysterese bovengrens
min_cycle_duration:
minutes: 10 # voorkomt te vaak schakelen
initial_hvac_mode: "off"
precision: 0.1
target_temp_step: 0.1 |
Doe het op dezelfde manier, gebruik alleen voor de binnentemperatuur de ruimtebediening.Flappie schreef op zaterdag 18 oktober 2025 @ 17:15:
[...]
Ik schakel inderdaad op de "switch.hc_mode_altherma_on".
In MQTT van Home Assistant te vinden onder HC_Mode
En deze generic thermostat in de configuration.yaml
code:
1 2 3 4 5 6 7 8 9 10 11 12 13 14 15 16 17climate: - platform: generic_thermostat name: Woonkamer Thermostaat unique_id: woonkamer_thermostaat heater: switch.hc_mode_altherma_on # entiteit waarmee je de WP kunt uit/aan zetten target_sensor: sensor.sonoff_snzb_02d_temp_sensor_woonkamer_temperature # jouw temperatuurmeting in de woonkamer min_temp: 16 max_temp: 24 ac_mode: false # false = verwarmen target_temp: 21 # gewenste temperatuur cold_tolerance: 0.3 # hysterese ondergrens hot_tolerance: 0.3 # hysterese bovengrens min_cycle_duration: minutes: 10 # voorkomt te vaak schakelen initial_hvac_mode: "off" precision: 0.1 target_temp_step: 0.1
sensor.hc_sensors_temperature_room
werkt bij ons ook prima.
Ja, die wijkt bij mij dus gigantische af van de werkelijkheid. Met meerdere sensoren zit die sensor in de thermostaat er altijd een graad naast.tingbrouwer schreef op zaterdag 18 oktober 2025 @ 17:27:
[...]
Doe het op dezelfde manier, gebruik alleen voor de binnentemperatuur de ruimtebediening.
sensor.hc_sensors_temperature_room
werkt bij ons ook prima.
Maar dat is je min temp, hoe zijn die min en Max anders van je instelling van de thermostaat?
Runtime 10 minuten, ga je dan niet zelf pendel gedrag opwekken?
Die min en max zijn de minimale en maximale temperatuur die je dan in je virtuele thermostaat kunt instellen.HLN schreef op zaterdag 18 oktober 2025 @ 18:29:
16 graden, ijskonijn… @Flappie
Maar dat is je min temp, hoe zijn die min en Max anders van je instelling van de thermostaat?
Runtime 10 minuten, ga je dan niet zelf pendel gedrag opwekken?
Hij staat netjes op 20 graden
De runtime is de minimum runtime. Dat voorkomt juist pendelen. Hiermee voorkomt Home Assistant dat de warmtepomp binnnen 10 minuten in en uitschakelt.
En met deze virtuele thermostaat kun je zelf de hysteris bepalen. Ik houd max 0,3 boven en onder de doeltemp aan ipv 0,5 wat de daikin standaard doet.
Screenshots zijn van gisteravond.
/f/image/F2VFstPkA7chU4C0vtljGOw7.png?f=fotoalbum_large)
/f/image/dwpP9ObJXjMeSfQR1U0e9XAJ.png?f=fotoalbum_large)
Kan iemand mij uitleggen waarom de wp op deze temperatuur wel door draait met een dt tussen aanvoer en retour van +- 1.7 graden. En zodra aanvoer temp hoger wordt gaat die pendelen. Ik probeer het te begrijpen.
Mag ook via pb ik snap er nu niets meer van.
Thanks
De vraag is waarom hij bij hogere aanvoer gaat pendelen: vanwege te hoge kamertemperatuur of vanwege te hoge aanvoerwatertemperatuur. Het eerste wordt uitgelokt door een te hoge stooklijn. Het tweede misschien doordat de regeling met meer vermogen opstart, al herken ik dat gedrag hier niet. Eerder andersom, een te lage gewenste aanvoer leidt bij het nogal hoge opstartvermogen tot een aanvoerwatertemperatuur overshoot - opstarten op 25C lukt me niet, maar later terugregelen naar 25C wel.Cobratjuh schreef op zondag 19 oktober 2025 @ 09:16:
Kan iemand mij uitleggen waarom de wp op deze temperatuur wel door draait met een dt tussen aanvoer en retour van +- 1.7 graden. En zodra aanvoer temp hoger wordt gaat die pendelen. Ik probeer het te begrijpen.
Daikin 2x8kW EBLA08E3V3+EHYHBX08AAV3+EKHWS200D3V3 - P1P2MQTT bridge - HA - USBtin - Zehnder Q600 / gasloos
ik dacht dat ik ergens in de handleiding gelezen had dat het wel kon, maar bij nazoeken bleek dat in de handleiding van de altherma H te staan. Ik snap nog steeds niet goed waarom mijn installateur deze niet heeft aangedragen in plaats van de EVLQ08CV3 als mogelijke vervanging van een uitgefaseerde warmtepomp.Doesnotcompute schreef op zaterdag 18 oktober 2025 @ 09:02:
Aah oke, die had ik al op -10 gezet. Ga ik nooit nodig hebben.
Ik kan de dT niet echt groter maken, hij zit nu aangesloten op een vloerverdeler met slechts 3 lussen, zit nog een mengpomp tussen wat ook niet helpt. Heb niet echt het idee dat de waterpomp terug moduleert. Als ik mn bypass volledig open of dicht draai stuurt de pomp niet om een dT van 5 te halen oid.
Ik heb overigens wat lopen spelen met het maximaal toegestaan opgenomen vermogen en daar reageert het buitendeel wel echt heel goed op. Als het straks kouder word dat dat wel weer omhoog moeten voor eventuele defrosts. Het is een beetje behelpen tot ik verder kan met verbouwen.
Zal ook wel een nadeel aanzitten, zo blijkt bij deze de buitensensor intern te zitten op het buitendeel, dan zou ik straks het dak op geklommen zijn om erachter te komen dat je de sensor helemaal niet kunt verplaatsen.
Het maximaal toegestaan opgenomen vermogen. Is dat dan de continue beperking die je via het installeursmenu in kun stellen? waar heb je hem nu op staan?
Ja klopt, ik heb hem even op 2A en 3A gehad. Dus maximaal 500W/750W opgenomen zegmaar. Kun je ook in kW's instellen overigens. Weet dus alleen niet om hij zelf kan kiezen dit te negeren i.v.m. een defrost oid. Gok dat het een harde cap is.
De afgelopen 6 jaar zat de Ta sensor op het rooster aan de achterkant van de buitenunit bevestigd, dat was aan de noordzijde in de tuin en, conform de voorschriften van de fabrikant, in de schaduw.
Tijdens de verbouwing heb ik hem zelfs nog uit de puincontainer gevist, hij zat nog aan de bekabeling naar het binnendeel en de monteur die dat verwijderde heeft het spreekwoordelijke kind met het badwater weggegooid. Nu hangt ie onder het nieuwe raam en omdat de warmtepomp na terugplaatsing defect bleek te zijn, is de sensor nog over. (Wel jammer dat ik de stuurkabel zo dicht mogelijk bij de nieuwe muur heb afgeknipt, nu blijken we hem misschien nog nodig te hebben)
De keuze van Daikin om de Ta sensor in het buitendeel te solderen is wel een verklaring waarom deze suboptimaal geplaatst is en omdat [C-08] bij mij op 0 staat vraag ik mij af of er inderdaad wel een externe sensor aangesloten is die ik kan verplaatsen. Dat de interne Ta sensor niet werkt in energiebesparende modus is misschien ook wel reden geweest om het verwarmingsbedrijf op de kamertemperatuur te laten schakelen?
Nu heb ik de volgende vraag: kan ik mijn huidige sensor gebruiken? of moet ik een nieuwe sensor bij Daikin kopen?
Momenteel vind ik mijn Daikin trouwens nog iets te stil: Hij heeft vanacht niets gedaan en het gevolg daarvan is een kamertemperatuur van 18,8°C en een aanvoertemperatuur van 18,2°C. Terwijl de gewenste kamertemperatuur 19°C en de gewenste AWT 26°C is.
De vermogensbeperking lijkt mij inderdaad een harde cap. Deze is ontworpen om compliant te zijn met wetgeving in sommige landen en ik vermoed dat de functie ingegeven is door de vermogenspiekbelasting die men in België betaald. In de handleiding van de Altherma H heb ik gevonden dat je de beperking op ± 1,6 kW moet houden om een defrost mogelijk te maken, alhoewel ik me afvraag of dit daadwerkelijk nodig is. Ik ga vandaag kijken hoe de wp het doet, morgen wil ik hem op 1 of 1,5 zetten en kijken of die beter reageert op een toch wat hogere pompsnelheid tijdens warmtevraag, zodat het vermogen sneller afgevoerd kan worden.
edit: excuus als het wrijving opwekt wanneer ik telkens weer een vorige warmtepomp aanhaal. Echter kan ik in dergelijke posts niet veel anders omdat ik uit wil leggen waarom ik van een bepaalde werking uitga
[ Voor 4% gewijzigd door Lothlórien op 21-10-2025 15:50 ]
Ik wil eens spelen met de AWT van de warmtepomp aansturen in plaats van RT mode, dit om efficienter om te gaan met een dynamisch energiecontract (ik wil DAO wat meer controle geven). De warmtepomp aan/uit schakelen in RT mode gaat niet lekker vanwege de hysterese (die sowieso hoog is), vermogen proberen te beinvloeden via HC_LWT Deviation_Heating geeft ook niet het resultaat zoals ik het voor ogen heb ook nog niet erg, en iets als room temperature deviation kent-ie niet al zou ik kunnen morrelen met de offset van de kamerthermostaatsensor.
Maar eens zelf de touwtjes in handen nemen. Nu zitten we in de tijd dat er wel een beetje warmtevraag is om te kunnen testen, maar niet zoveel dat een keer oeps direct tot een bevroren directie met ijzig humeur leid. AWT absoluut mode dus.
Nu kan ik de warmtepomp instellen met HC_FieldSettings RT_LWT op LWT en HC_Mode Program_WD_Abs op Abs, waarna ik in ieder geval via climate.hc_lwt_abs_heating de AWT kan sturen.
Maar dat gaat alleen per hele graad. Dat vind ik dan weer wat grofstoffelijk.
Kan ik die AWT setpoint resolutie wat verhogen?
(het allerliefste zou ik trouwens het compressorvermogen sturen, maar dat kan volgens mij niet, toch?)
[ Voor 4% gewijzigd door DaBit op 22-10-2025 20:52 ]
De AWT resolutie van Daikin is nu eenmaal per hele graad, zowel de aanpassing in weersafhankelijke mode als in absolute mode. Met de weersafhankelijke curve is de gewenste AWT overigens wel nauwkeuriger berekend, ik zou dat als uitgangspunt nemen zodat je alleen maar af en toe aan aanpassing hoeft door te voeren. Zeker als je 24-uurs gemiddelde gebruikt.DaBit schreef op woensdag 22 oktober 2025 @ 20:50:
Nu kan ik de warmtepomp instellen met HC_FieldSettings RT_LWT op LWT en HC_Mode Program_WD_Abs op Abs, waarna ik in ieder geval via climate.hc_lwt_abs_heating de AWT kan sturen.
Maar dat gaat alleen per hele graad. Dat vind ik dan weer wat grofstoffelijk.
Kan ik die AWT setpoint resolutie wat verhogen?
(het allerliefste zou ik trouwens het compressorvermogen sturen, maar dat kan volgens mij niet, toch?)
Het compressorvermogen kun je wel knijpen met de geluidsstille standen en op termijn ook met smart-grid. Maar indirect knijpt een AWT target het compressorvermogen natuurlijk ook.
Overigens: de field settings worden pas effectief na een Daikin herstart.
Daikin 2x8kW EBLA08E3V3+EHYHBX08AAV3+EKHWS200D3V3 - P1P2MQTT bridge - HA - USBtin - Zehnder Q600 / gasloos
Ja dat is wel jammer dat het pas na herstart actief wordt, omdat je met MQTT wel waardes kunt sturen. Is er een manier om de daikin van uit p1p2 te herstarten?arnoldniessen schreef op donderdag 23 oktober 2025 @ 00:10:
[...]
De AWT resolutie van Daikin is nu eenmaal per hele graad, zowel de aanpassing in weersafhankelijke mode als in absolute mode. Met de weersafhankelijke curve is de gewenste AWT overigens wel nauwkeuriger berekend, ik zou dat als uitgangspunt nemen zodat je alleen maar af en toe aan aanpassing hoeft door te voeren. Zeker als je 24-uurs gemiddelde gebruikt.
Het compressorvermogen kun je wel knijpen met de geluidsstille standen en op termijn ook met smart-grid. Maar indirect knijpt een AWT target het compressorvermogen natuurlijk ook.
Overigens: de field settings worden pas effectief na een Daikin herstart.
Ik heb ook zitten kijken naar het zelf moduleren van de Daikin via AWT-deviation maar waar ik dan weer tegenaan loop is dat bij elke verlaging van de AWT-deviation, de Daikin stopt omdat ie vrij snel een overshoot detecteert (volgens mij). Wat volgens mij ook weer vrij stom geimplementeerd is. Is hier nog iets op te verzinnen?arnoldniessen schreef op donderdag 23 oktober 2025 @ 00:10:
[...]
De AWT resolutie van Daikin is nu eenmaal per hele graad, zowel de aanpassing in weersafhankelijke mode als in absolute mode. Met de weersafhankelijke curve is de gewenste AWT overigens wel nauwkeuriger berekend, ik zou dat als uitgangspunt nemen zodat je alleen maar af en toe aan aanpassing hoeft door te voeren. Zeker als je 24-uurs gemiddelde gebruikt.
Het compressorvermogen kun je wel knijpen met de geluidsstille standen en op termijn ook met smart-grid. Maar indirect knijpt een AWT target het compressorvermogen natuurlijk ook.
Overigens: de field settings worden pas effectief na een Daikin herstart.
Ctrl4Dkn: ESP32 (Floor) Heat Controller With Daikin (Heatpump) Support - https://github.com/arnova/ctrl4dkn
De herstart is alleen nodig voor gewijzigde field settings = installateursinstellingen. Die zijn niet bedoeld om regelmatig te veranderen, al is het raar dat de stookcurve ook een installateursinstelling is die niet eventjes gewijzigd kan worden.Cobratjuh schreef op donderdag 23 oktober 2025 @ 09:02:
Ja dat is wel jammer dat het pas na herstart actief wordt, omdat je met MQTT wel waardes kunt sturen. Is er een manier om de daikin van uit p1p2 te herstarten?
Herstarten kan met de Daikin_Restart_Careful knop in Home Assistant.
Daikin 2x8kW EBLA08E3V3+EHYHBX08AAV3+EKHWS200D3V3 - P1P2MQTT bridge - HA - USBtin - Zehnder Q600 / gasloos
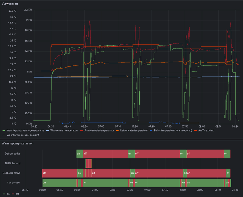
Ik zie met de unit in AWT/WD mode met Quiet_level=Level 3 wel pendelgedrag wat ik zo even niet kan verklaren:
/f/image/wl5j1Fym8KIYWAnytCcCJlJa.png?f=fotoalbum_large)
AWT setpoint is 28.6 graden, AWT zelf piekt naar 28.8 graden (dus ruim beneden de overshoot-grens), retour zit 5 graden lager dus de warmte kan-ie kwijt, defrosten of warmwatervraag was er niet, en de compressor heeft zijn minimale toerental van 24Hz (dat is de laagste waarde die ik zie) niet gehaald.
Maar toch schakelt-ie af om 6-7 minuten later weer op te starten. Vaag.
Ik herken het gedrag ook niet. Maar klopt het dat AWT-setpoint zo stabiel is als je WD hebt ingesteld? Kan bij 24-uurs gemiddelde wel, anders zou deze vlakke lijn me verbazen.DaBit schreef op vrijdag 24 oktober 2025 @ 09:37:
Ik zie met de unit in AWT/WD mode met Quiet_level=Level 3 wel pendelgedrag wat ik zo even niet kan verklaren: AWT setpoint is 28.6 graden, AWT zelf piekt naar 28.8 graden (dus ruim beneden de overshoot-grens), retour zit 5 graden lager dus de warmte kan-ie kwijt, defrosten of warmwatervraag was er niet, en de compressor heeft zijn minimale toerental van 24Hz (dat is de laagste waarde die ik zie) niet gehaald.
Maar toch schakelt-ie af om 6-7 minuten later weer op te starten. Vaag.
Daikin 2x8kW EBLA08E3V3+EHYHBX08AAV3+EKHWS200D3V3 - P1P2MQTT bridge - HA - USBtin - Zehnder Q600 / gasloos
Maar nu wel WD mode om de rest van de logica alvast met een relatieve waarde te laten werken ipv een absolute waarde.
Het lijkt erop dat ik onder de 28 graden niet betrouwbaar stabiel kan draaien, dus 28 graden AWT is het laagste punt. Het hoogste punt staat op 29C AWT, en dat hoog ik op indien nodig. Tot nu toe is dat niet zo.
De lijn is dus niet helemaal vlak, maar ook niet erg bergachtig. Dat komt wel weer; met deze temperaturen kan ik nog eens wat proberen zonder in de kou te komen zitten.
[ Voor 7% gewijzigd door arnova op 14-11-2025 07:15 ]
Ctrl4Dkn: ESP32 (Floor) Heat Controller With Daikin (Heatpump) Support - https://github.com/arnova/ctrl4dkn
Die van mij staat gewoon altijd in quiet mode op level 3arnova schreef op donderdag 13 november 2025 @ 19:25:
Aangezien AWT deviation bij mij niet goed werkt, zit ik eraan te denken om de "quiet modes" te gebruiken om een soort grove (terug) modulatie te kunnen maken. Iemand ideeen hierover?
Is zoiets mogelijk? Of zou ik dit kunnen automatiseren met de P1P2MQTT en HA?
VW ID.7 Tourer Pro S | 5670 Wp JA Solar - 14x405 33° op Zuid | Twente | Proton $20 referral
Ja hoor, dat doe ik ook met de "Generic Thermostat"True schreef op donderdag 13 november 2025 @ 20:45:
Eigenlijk wil ik de hysterese naar beneden op 0,5°C en omhoog op 1,0°C hebben, dit zodat de WP iets eerder aanslaat, maar dan rustig ietsjes verder door mag lopen.
Is zoiets mogelijk? Of zou ik dit kunnen automatiseren met de P1P2MQTT en HA?
1
2
3
4
5
6
7
8
9
10
11
12
13
14
15
16
| climate:
- platform: generic_thermostat
name: Woonkamer Thermostaat
unique_id: woonkamer_thermostaat
heater: switch.hc_mode_altherma_on # entiteit waarmee je de WP kunt uit/aan zetten
target_sensor: sensor.tuya_ts0601_temp_sensor_woonkamer_temperature # jouw temperatuurmeting in de woonkamer
min_temp: 16
max_temp: 24
ac_mode: false # false = verwarmen
target_temp: 21 # gewenste temperatuur
cold_tolerance: 0.3 # hysterese ondergrens
hot_tolerance: 0.3 # hysterese bovengrens
min_cycle_duration:
minutes: 10 # voorkomt te vaak schakelen
precision: 0.1
target_temp_step: 0.1 |
En groetjes uut Twente
[ Voor 5% gewijzigd door Flappie op 13-11-2025 20:55 ]
Dat is een mooie optie, die ga ik ook eens proberen.Ja hoor, dat doe ik ook met de "Generic Thermostat"
Begreep alleen dat je niet te vaak via HA naar de WP moet schrijven i.v.m. het flash geheugen
[ de klok gehoord, maar de klepel....] @arnoldniessen
Edit: @Flappie
Heb ik het juist dat je een ander thermostaat gebruikt dan de standaard Daikin en je op ruimte temp. regelt.
Ik regel weersafhankelijk dan wordt het denk ik wel lastiger te bepalen welke sensor te gebruiken voor het aan/uit schakelen dan wel de aanvoer temp te regelen. Zou niet weten welke je dan moet kiezen.
Groet'n terug uut Twente
[ Voor 40% gewijzigd door Robert Reinink op 14-11-2025 16:39 ]
Misschien, maar dat weten we niet eens zeker, de waarschuwing is zekerheidshalve. Daikin waarschuwt hier zelf niet voor bij de Altherma voor bv de Home Hub of (W)LAN adapter, dus het lijkt geen probleem te zijn. Wel bij de goedkope airco units.Robert Reinink schreef op vrijdag 14 november 2025 @ 13:28:
Begreep alleen dat je niet te vaak via HA naar de WP moet schrijven i.v.m. het flash geheugen
[ de klok gehoord, maar de klepel....] @arnoldniessen
Daikin 2x8kW EBLA08E3V3+EHYHBX08AAV3+EKHWS200D3V3 - P1P2MQTT bridge - HA - USBtin - Zehnder Q600 / gasloos
(voor koeling hoef je niet vaak te schrijven want de minimale watertemperatuur ter voorkoming van condens is de begrenzende factor, en tussen koelseizoen en verwarmseizoen zit nog een heel stuk 'WP amper nodig' dus ook weinig schrijven)
Ik gebruik een Zigbee temperatuur sensor om de ruimte temperatuur te bepalen inderdaad. Dit omdat mijn Daikin "kastje" te veel afwijkt van de daadwerkelijke temperatuur.Robert Reinink schreef op vrijdag 14 november 2025 @ 13:28:
[...]
Dat is een mooie optie, die ga ik ook eens proberen.
Begreep alleen dat je niet te vaak via HA naar de WP moet schrijven i.v.m. het flash geheugen
[ de klok gehoord, maar de klepel....] @arnoldniessen
Edit: @Flappie
Heb ik het juist dat je een ander thermostaat gebruikt dan de standaard Daikin en je op ruimte temp. regelt.
Ik regel weersafhankelijk dan wordt het denk ik wel lastiger te bepalen welke sensor te gebruiken voor het aan/uit schakelen dan wel de aanvoer temp te regelen. Zou niet weten welke je dan moet kiezen.
Groet'n terug uut Twente
Ik gebruik nu de AWT sturing op het kastje, weersafhankelijk. Dus afhankelijk van de buitentemperatuur wordt de AWT geregeld en op het kastje kan ik deze dan naar boven of beneden iets bijstellen. De Home Assistant thermostaat zorgt dat het niet warmer wordt dan ingesteld en weer aangaat als dat nodig is.
Het write budget van de P1P2 kun je eventueel handmatig wat bijstellen als het nodig is
Heeft niemand van jullie problemen dan, dat als bv. je huidige "leaving temperature" 30C is, en je verlaagt je AWT naar 29C, dat de Daikin in no-time stopt omdat de water temperatuur niet snel genoeg zakt en hij dus denkt dat er een overshoot is?Flappie schreef op vrijdag 14 november 2025 @ 20:12:
[...]
Ik gebruik een Zigbee temperatuur sensor om de ruimte temperatuur te bepalen inderdaad. Dit omdat mijn Daikin "kastje" te veel afwijkt van de daadwerkelijke temperatuur.
Ik gebruik nu de AWT sturing op het kastje, weersafhankelijk. Dus afhankelijk van de buitentemperatuur wordt de AWT geregeld en op het kastje kan ik deze dan naar boven of beneden iets bijstellen. De Home Assistant thermostaat zorgt dat het niet warmer wordt dan ingesteld en weer aangaat als dat nodig is.
Het write budget van de P1P2 kun je eventueel handmatig wat bijstellen als het nodig is
Ctrl4Dkn: ESP32 (Floor) Heat Controller With Daikin (Heatpump) Support - https://github.com/arnova/ctrl4dkn
30 wil bij vaak nog net. Dan moet hij wel in quite mode staan op stand 3. Daarna wil hij nog wel terugmoduleren naar 28 awt. Maar lager lukt echt niet. Starten op 28 is onmogelijk, dat is alleen maar pendelen.arnova schreef op zaterdag 15 november 2025 @ 07:38:
[...]
Heeft niemand van jullie problemen dan, dat als bv. je huidige "leaving temperature" 30C is, en je verlaagt je AWT naar 29C, dat de Daikin in no-time stopt omdat de water temperatuur niet snel genoeg zakt en hij dus denkt dat er een overshoot is?
Opstarten met 28C dat lukt mij op zich nog wel (met mijn 8kW hybride) maar dat zal komen doordat ik ca. 85m2 LT vloerverwarming heb. Lager lukt mij ook niet betrouwbaar.Flappie schreef op zaterdag 15 november 2025 @ 07:54:
[...]
30 wil bij vaak nog net. Dan moet hij wel in quite mode staan op stand 3. Daarna wil hij nog wel terugmoduleren naar 28 awt. Maar lager lukt echt niet. Starten op 28 is onmogelijk, dat is alleen maar pendelen.
Ctrl4Dkn: ESP32 (Floor) Heat Controller With Daikin (Heatpump) Support - https://github.com/arnova/ctrl4dkn
Vraagje ik heb het topic een beetje door gezocht maar ik kan het juiste antwoord niet echt vinden. Onze buitenunit staat vol op het zuiden, tja foutje zullen we maar zeggen.
Weet iemand of je een externe buitentemperatuur sensor kunt plaatsen dan wel die bestaande kunt verlengen, want dan kan ik ik hem "gewoon" verplaatsen en de buitenunit laten staan waar die nu staat.
Dat is hier aan de orde geweest.Cobratjuh schreef op maandag 17 november 2025 @ 10:27:
mogguh,
.......
Weet iemand of je een externe buitentemperatuur sensor kunt plaatsen dan wel die bestaande kunt verlengen, want dan kan ik ik hem "gewoon" verplaatsen en de buitenunit laten staan waar die nu staat.
RoelDijk in "Daikin-Intergas hybrid. Ervaringen en discussies"
hey, ja dat deel heb ik inderdaad gelezen, ik ben meer benieuwed of ik de kabel van de sensor kan verlengen.Leif schreef op maandag 17 november 2025 @ 10:42:
[...]
Dat is hier aan de orde geweest.
RoelDijk in "Daikin-Intergas hybrid. Ervaringen en discussies"
Want ik meende ergens gelezen te hebben dat de buitensensor als nog wordt gebruikt voor bepaalde settings.
Verlengen scheelt toch weer een kabeltje naar buiten brengen lijkt me.
In februari 2025 was men van mening dat volgens de handleiding de externe sensor alleen voor de gemiddelde temperatuur en de weersafhankelijke regeling wordt gebruikt.Cobratjuh schreef op maandag 17 november 2025 @ 13:58:
[...]
........
Want ik meende ergens gelezen te hebben dat de buitensensor als nog wordt gebruikt voor bepaalde settings.
En de interne sensor voor bewaking/bescherming.
arnova in "Daikin-Intergas hybrid. Ervaringen en discussies"
Mijn externe temperatuursensor (Ali) was niet meer dan een draad met aan de ene kant een voeler, en aan de andere kant blank koperdraad (twee aders).
Je kon hem in verschillende lengtes bestellen.
Van 1 meter tot 10 meter.
Ik weet te weinig van impedantie ed om te kunnen zeggen of je een draad mag verlengen.
In november 2023 zijn ervaringen met de externe temperatuursensor gedeeld.
Jac53 in "Daikin-Intergas hybrid. Ervaringen en discussies"
[ Voor 30% gewijzigd door Leif op 17-11-2025 16:36 ]
Ik vind deze erg fijn want je hebt geen behuizing nodig en er zit al een volledige gesealde kabel aan (te krijgen in verschillende lengtes): https://www.amazon.nl/dp/..._dt_b_fed_asin_title&th=1Leif schreef op maandag 17 november 2025 @ 16:22:
[...]
In februari 2025 was men van mening dat volgens de handleiding de externe sensor alleen voor de gemiddelde temperatuur en de weersafhankelijke regeling wordt gebruikt.
En de interne sensor voor bewaking/bescherming.
arnova in "Daikin-Intergas hybrid. Ervaringen en discussies"
Mijn externe temperatuursensor (Ali) was niet meer dan een draad met aan de ene kant een voeler, en aan de andere kant blank koperdraad (twee aders).
Je kon hem in verschillende lengtes bestellen.
Van 1 meter tot 10 meter.
Ik weet te weinig van impedantie ed om te kunnen zeggen of je een draad mag verlengen.
In november 2023 zijn ervaringen met de externe temperatuursensor gedeeld.
Jac53 in "Daikin-Intergas hybrid. Ervaringen en discussies"
Ctrl4Dkn: ESP32 (Floor) Heat Controller With Daikin (Heatpump) Support - https://github.com/arnova/ctrl4dkn
De buitentemperatuur sensor wordt gebruikt voor bepaalde controles. Ik zou de sensor daarom nooit verplaatsen door de draad te verlengen, als je ook eenvoudig een externe sensor kunt toevoegen. Het probleem van zon op de sensor kun je ook met een stukje zon-afscherming oplossen. Maar als de unit als geheel echt volledig in de zon staat en te warm is voor compressorgebruik, terwijl de verplaatste sensor dat niet meer meet, dan wil je niet dat de compressor aangaat.Cobratjuh schreef op maandag 17 november 2025 @ 10:27:
Weet iemand of je een externe buitentemperatuur sensor kunt plaatsen dan wel die bestaande kunt verlengen, want dan kan ik ik hem "gewoon" verplaatsen en de buitenunit laten staan waar die nu staat.
Daikin 2x8kW EBLA08E3V3+EHYHBX08AAV3+EKHWS200D3V3 - P1P2MQTT bridge - HA - USBtin - Zehnder Q600 / gasloos
Er is geen + of -
Dan in het menu [C08] aangeven dat er een externe buiten sensor wordt gebruikt.
[C08] = 1
[E08] > (wel) weer op 1 (standaard setting)
Als de energiespaarfunctie ingeschakeld is (zie [E08]),
kan de gemiddelde buitentemperatuur alleen berekend worden als de externe buitentemperatuursensor gebruikt wordt.
3 per uur is wel echt heel veel, tijdens de strengste vorst van vorig jaar had ik ze 1x per 45 à 50 minuten. En dan woon ik bij je in de regio in stedelijk gebied. De WP staat op oost, doorzonwoning met tuin en raampartij op zuid - dat zie je ook terug in de thermostaat afhankelijke inschakeling gedurende de dag.Flappie schreef op maandag 17 november 2025 @ 21:28:
Hier is het defrost feest weer begonnen. Zo'n 3 defrosts per uur zo te zien. Hoe gaat ie bij jullie?
Heb je een beetje vergelijkbare buitentemperaturen gehad (dit is de meting van de Daikin zelf overigens)?
Dit is de afgelopen twee dagen:
/f/image/vDGhGS0DKEjEkQlX9tIGJGv1.png?f=fotoalbum_large)
Dit zijn ingezoomd de de-frosts van afgelopen nacht:
[ Voor 15% gewijzigd door True op 17-11-2025 22:05 ]
VW ID.7 Tourer Pro S | 5670 Wp JA Solar - 14x405 33° op Zuid | Twente | Proton $20 referral
Ja, maar dat is nou juist het probleem: GEEN strenge vorst maar wel hoge luchtvochtigheid (>90%) ;-). Hier ook vanmorgen 3 defrosts in een uur met unit gericht op het westen dus wat jij ziet is niet zo raar...True schreef op maandag 17 november 2025 @ 22:03:
[...]
3 per uur is wel echt heel veel, tijdens de strengste vorst van vorig jaar had ik ze 1x per 45 à 50 minuten. En dan woon ik bij je in de regio in stedelijk gebied. De WP staat op oost, doorzonwoning met tuin en raampartij op zuid - dat zie je ook terug in de thermostaat afhankelijke inschakeling gedurende de dag.
Heb je een beetje vergelijkbare buitentemperaturen gehad (dit is de meting van de Daikin zelf overigens)?
[...]
[ Voor 3% gewijzigd door arnova op 18-11-2025 18:59 ]
Ctrl4Dkn: ESP32 (Floor) Heat Controller With Daikin (Heatpump) Support - https://github.com/arnova/ctrl4dkn
Een unit die echt snel invriest bij bijvoorbeeld al 10c kan een koudemiddel tekort zijn.
Hier nog geen defrosts gezien overigens.
Maar de spaarfunctie bespaart alleen als je ook een stekkertje loshaalt.Robert Reinink schreef op maandag 17 november 2025 @ 20:47:
[E08] > (wel) weer op 1 (standaard setting)
Als de energiespaarfunctie ingeschakeld is (zie [E08]),
kan de gemiddelde buitentemperatuur alleen berekend worden als de externe buitentemperatuursensor gebruikt wordt.
Ik begrijp van anderen dat nieuwere units (of nieuwere firmware?) wel kunnen middelen in spaarstand.
Daikin 2x8kW EBLA08E3V3+EHYHBX08AAV3+EKHWS200D3V3 - P1P2MQTT bridge - HA - USBtin - Zehnder Q600 / gasloos
Evenwicht temp op -10 zodat ik eens kan testen of mijn huis all eletric kan gaan. Na 2 weken van rommelen met de stooklijn had ik nu een redelijke te pakken. 40C water bij -10 buiten temp en 27C bij 17C buiten temp. Woonkamer kwam precies net niet op temp en daardoor draaie de WP lekker rustig door op 500 a 600 watt input en was comfortabel binnen.
Nu stoorde ik mij aan de blauwe led van de madoka thermostaat, dus die heb ik helemaal gedimd, wat gebeurd er nu ? De gemeten kamer temp zakte instant met -0,4C en de input van de WP schoot van 500 watt naar 1kW haha. Wat een ontzettend lecht design dat de led ring invloed heeft op de gemeten binnen temperatuur. ongelofelijk.
Vrij recent is iets vergelijkbaars langs gekomen voor de Daikin-Intergas thermostaat: arnoldniessen in "Daikin-Intergas hybrid. Ervaringen en discussies"Galaxis schreef op woensdag 19 november 2025 @ 08:48:
Ik heb u toch wat bijzonders zeg. Eerste seizoen met de WP ( daikiin mono 6kW + remehe elga ketel ) . Ik weet het , geen intergas, maar dit topic komt het dichtst in de buurt haha.
Evenwicht temp op -10 zodat ik eens kan testen of mijn huis all eletric kan gaan. Na 2 weken van rommelen met de stooklijn had ik nu een redelijke te pakken. 40C water bij -10 buiten temp en 27C bij 17C buiten temp. Woonkamer kwam precies net niet op temp en daardoor draaie de WP lekker rustig door op 500 a 600 watt input en was comfortabel binnen.
Nu stoorde ik mij aan de blauwe led van de madoka thermostaat, dus die heb ik helemaal gedimd, wat gebeurd er nu ? De gemeten kamer temp zakte instant met -0,4C en de input van de WP schoot van 500 watt naar 1kW haha. Wat een ontzettend lecht design dat de led ring invloed heeft op de gemeten binnen temperatuur. ongelofelijk.
Ik heb mijn thermostaat ook gekalibreerd met enkele andere thermometers die allemaal wel een vergelijkbare waarde gaven.
VW ID.7 Tourer Pro S | 5670 Wp JA Solar - 14x405 33° op Zuid | Twente | Proton $20 referral
Maar eet het en je weet het....
Ik heb inmiddels als test eens mijn airco (MHI) op verwarmen gezet. Deze draait al sinds vannochtend 07:15 uur met 1 defrost.
Is dit typisch voor een lucht/lucht warmtepomp? Of heeft dit vooral met de locatie te maken? Mijn airco buitenunit staat redelijk beschut opgesteld.
Lokatie sowieso maar ook vermogen, lijkt mij. Airco's hebben over het algemeen toch een veel lager vermogen dan een L/W warmtepomp?Flappie schreef op vrijdag 21 november 2025 @ 11:34:
Ik heb ook om de 20 minuten een defrost. Erg inefficiënt lijkt me.
Ik heb inmiddels als test eens mijn airco (MHI) op verwarmen gezet. Deze draait al sinds vannochtend 07:15 uur met 1 defrost.
Is dit typisch voor een lucht/lucht warmtepomp? Of heeft dit vooral met de locatie te maken? Mijn airco buitenunit staat redelijk beschut opgesteld.
Ctrl4Dkn: ESP32 (Floor) Heat Controller With Daikin (Heatpump) Support - https://github.com/arnova/ctrl4dkn
Sinds 07:15 heeft deze 1 defrost gehad.
Mijn Daikin sinds vannochtend 07:15 heeft 13 defrosts gehad met een aanvoer van +/- 32 graden.
Nadeel van deze hoeveelheid defrosts is dat hij daarna weer op hoog vermogen start en dat is mega inefficiënt.
Ga eens navragen bij de installateur of mijn warmtepomp dan misschien "verkeerd" hangt. Deze hangt op het noorden aan de zijgevel boven de carport.
[ Voor 0% gewijzigd door Flappie op 21-11-2025 12:56 . Reden: typo's ]
De huidige warmtepomp staat onbeschut op het dak (weliswaar in de zon) en gaat helemaal los met defrosts.
Ander verschil is de lengte van runs: de vorige pomp heb ik de afgelopen één keer een run van 4 uur zien maken, dat was bij een buitentemperatuur van -3C. Voor de rest runs van 20-25 minuten om het CV-water warm te houden. De lengte van de run kan denk ik ook van invloed zijn?
Vermogen heeft ook zeker invloed, een hoger vermogen betekend meer afkoeling op de verdamper.
De buitenunit is van 6 naar 8 kw gegaan, maar heb ik beperkt tot een opgenomen vermogen van 2kW.
Omdat het gevraagde vermogen niet veel veranderd is denk ik niet dat hier echt een rol speelt?
Als reactie op de temperatuursensor op de buitenunit: aangezien deze nu 6,5C aangeeft bij een buitentemperatuur van rond het vriespunt denk ik niet dat deze gebruikt wordt voor de defrosts. Helaas geeft deze observatie voor mij wel de noodzaak weer om de installatie uit te breiden met een Ta sensor en deze (zoals de fabrikant adviseert) in de schaduw te plaatsen.
Hier een kippeneindje verderop.Flappie schreef op vrijdag 21 november 2025 @ 12:55:
Ja, deze is 3,5 kW.
Sinds 07:15 heeft deze 1 defrost gehad.
Mijn Daikin sinds vannochtend 07:15 heeft 13 defrosts gehad met een aanvoer van +/- 32 graden.
Nadeel van deze hoeveelheid defrosts is dat hij daarna weer op hoog vermogen start en dat is mega inefficiënt.
Ga eens navragen bij de installateur of mijn warmtepomp dan misschien "verkeerd" hangt. Deze hangt op het noorden aan de zijgevel boven de carport.
Plaatsing WP op oost zo'n 40cm boven de carport met vrij spel voor wind en zon vanuit noord/oost/zuid zo'n 180°.
Mooie doorzonwoning, dus met de zon op zuid van vandaag (3300W PV opwek as we speak) gaat de kamerthermostaat ook (te snel) uit. Tussen 06 en 10 had ik 4x een defrost.
VW ID.7 Tourer Pro S | 5670 Wp JA Solar - 14x405 33° op Zuid | Twente | Proton $20 referral
Ik heb nog niet de juiste “sweet spot” gevonden om hem 24/7 te laten draaien, dus ik pas momenteel nog nachtverlaging toe. Overdag staat de thermostaat op 21 graden en na 23:00 zet ik hem op 20 graden. Dit zorgt ervoor dat hij bij 19,5 (vanwege de hysterese) weer aanspringt. Met deze buitentemperaturen gebeurt dat in de ochtend en draait hij vrolijk door tot het einde van de middag, wanneer hij 21,5 graden bereikt.
Echter merk ik dat de binnenunit ’s avonds/’s nachts steeds lawaai maakt. Hij geeft een enkele “klink” en maakt vervolgens hetzelfde geluid als tijdens normaal draaien, waarna hij na een tijdje weer stopt. Dit proces herhaalt zich meerdere keren per nacht. Omdat ik op zolder slaap, waar ook de binnenunit is geplaatst, is dit nogal storend. Het lijkt erop alsof hij steeds aan- en uitgaat, maar ik zie dat hij geen stroom verbruikt en ook op de thermostaat verschijnt het “blad”-icoontje niet. Ik vraag ook geen warmte, omdat de temperatuur hoger is dan de ingestelde 20 graden.
Is dit het vaker genoemde “pendelen”, een defrost-cyclus, of een ander probleem?
Ik heb een lage stooklijn. Retour is met deze temperaturen 26gr. Zal de unit minder defrosten als de aanvoer omgaat gaat zodat de retour ook warmer is?
Zit nu op 18,5kwh vanaf 0.00 tot 19:45
[ Voor 7% gewijzigd door Tito129 op 21-11-2025 19:45 ]
Klinkt alsof je bemonstering of vorstbeveiliging hebt aanstaan, evt in combinatie met naregeling?niekvdb schreef op vrijdag 21 november 2025 @ 17:09:
Echter merk ik dat de binnenunit ’s avonds/’s nachts steeds lawaai maakt. Hij geeft een enkele “klink” en maakt vervolgens hetzelfde geluid als tijdens normaal draaien, waarna hij na een tijdje weer stopt. Dit proces herhaalt zich meerdere keren per nacht. Omdat ik op zolder slaap, waar ook de binnenunit is geplaatst, is dit nogal storend. Het lijkt erop alsof hij steeds aan- en uitgaat, maar ik zie dat hij geen stroom verbruikt en ook op de thermostaat verschijnt het “blad”-icoontje niet.
Defrosten doet hij alleen in verwarmingsmodus, niet als hij uit staat, je hoort waarschijnlijk de circulatiepomp.Ik heb nog niet de juiste “sweet spot” gevonden om hem 24/7 te laten draaien, dus ik pas momenteel nog nachtverlaging toe. Overdag staat de thermostaat op 21 graden en na 23:00 zet ik hem op 20 graden. Dit zorgt ervoor dat hij bij 19,5 (vanwege de hysterese) weer aanspringt. Met deze buitentemperaturen gebeurt dat in de ochtend en draait hij vrolijk door tot het einde van de middag, wanneer hij 21,5 graden bereikt.
Is dit het vaker genoemde “pendelen”, een defrost-cyclus, of een ander probleem?
Dat is waarschijnlijk een hysterese-probleem in combinatie met een te hoge stooklijn. Ik zou beginnen met stooklijn optimalisatie zonder nachtverlaging, want die verstoort je beeld alleen maar. En als je huis langzaam genoeg is: 24-uurs middeling aanzetten (vereist vaak ook het uitzetten van de energiespaarfunctie).
Daikin 2x8kW EBLA08E3V3+EHYHBX08AAV3+EKHWS200D3V3 - P1P2MQTT bridge - HA - USBtin - Zehnder Q600 / gasloos
Nee, niet omdat de retour warmer is. Hij zal mogelijk ietsje minder defrosten omdat de COP omlaag gaat, en hij dus minder warmte uit de omgevingslucht gaat halen. Maar dat is een dure strategie en niet zinvol.Tito129 schreef op vrijdag 21 november 2025 @ 19:45:
Zal de unit minder defrosten als de aanvoer omgaat gaat zodat de retour ook warmer is?
Wat je wel kunt bereiken is dat als de retour tijdens defrosts minimaal 25C is, de BUH niet gebruikt wordt tijdens defrosts. Maar dat kost je dus wel een lagere COP.
Daikin 2x8kW EBLA08E3V3+EHYHBX08AAV3+EKHWS200D3V3 - P1P2MQTT bridge - HA - USBtin - Zehnder Q600 / gasloos
Dat de COP hierbij daalt en er dus relatief veel elektrische energie nodig is staat denk ik los van de defrosts. Die lagere COP zou je volgens mij ook hebben trouwens als de warmtepomp zijn stooklijn niet goed is ingesteld en de ganse dag de boel opstookt om het vervolgens af te laten koelen mocht het te warm worden.
Edit: Ik vraag me af of de bijverwarming bijschakelt bij de tweakers die om de 20 minuten een defrost ervaren? Hier staat de evenwichtstemperatuur op -5 en gebeurd dat niet. Heeft het bijstoken betere (en minder) defrosts tot gevolg?
[ Voor 22% gewijzigd door Lothlórien op 22-11-2025 21:41 ]
Het bleek uiteindelijk de vorstbeveiliging te zijn. Ik heb 4-04 naar 2 (uit) gezet en geen pomp meer gehoord in de nacht. Thanks!arnoldniessen schreef op zaterdag 22 november 2025 @ 08:42:
Klinkt alsof je bemonstering of vorstbeveiliging hebt aanstaan, evt in combinatie met naregeling?
Kan dit verder nog gevolgen hebben?
[ Voor 14% gewijzigd door niekvdb op 23-11-2025 11:13 ]
Ja, water in de leidingen kan dan bevriezen. Welke hybride heb je?niekvdb schreef op zondag 23 november 2025 @ 11:12:
Het bleek uiteindelijk de vorstbeveiliging te zijn. Ik heb 4-04 naar 2 (uit) gezet en geen pomp meer gehoord in de nacht. Thanks!
Kan dit verder nog gevolgen hebben?
Bij de split unit is 4-04 niet te wijzigen, wel de kamer-vorstbeveiliging 2-06 die nodig is als de leidingen ergens het risico lopen te bevriezen.
Bij de EJHA* monoblock versie gaat het water altijd door de buiten-unit en zou ik vorstbeveiliging 4-04 nooit uitzetten. Dat kan volgens de handleiding ook niet.
Daikin 2x8kW EBLA08E3V3+EHYHBX08AAV3+EKHWS200D3V3 - P1P2MQTT bridge - HA - USBtin - Zehnder Q600 / gasloos
- stooklijn volgt de volgende formule: -0.84Ta+38.6±modulatiestap met de gewenste AWT op 34 ℃ en de gewenste temperatuur was nog niet bereikt.
- Streefdebiet tijdens verwarmen op 13,5 l/min om lawaai te voorkomen.
- Opgenomen vermogen ca. 950watt.
- Op dat moment was het niet met een defrost bezig.
- Geluidsarm bedrijf: niveau 3
- Vermogens beperking: 2 kW
- Temp; 18,6 ℃
- aanvoer: 29,0 ℃
- retour: 25,7 ℃
- Debiet: 17,6 l/min
En waarom wordt die 34 graden eigenlijk niet gehaald? Heeft dit te maken met het aantal defrosts? Is dat de reden waarom Daikin toch fossiele brandstof bij wilt stoken?
Ik heb het mengventiel van de vloerverwarming zo ver mogelijk dichtgedraaid zodat er minder water wordt bijgemengd en ik zie wel een positief effect op het opgenomen vermogen. Mijn doel is om, net als voor de verbouwing, op de 1ste verdieping dezelfde temperatuur te bereiken als beneden en ik denk dat minder bijmenging voor de vloerverwarming juist averechts werkt.
Geluidsarm bedrijf zorgt voor beperking elektrisch verbruik tot ca 55%.Lothlórien schreef op zondag 23 november 2025 @ 20:21:
Zou dat met het geluidsarm bedrijf [niveau 3] te maken kunnen hebben?
Je retour is best hoog nog voor vvw, geen open verdeler nog?
Daikin 2x8kW EBLA08E3V3+EHYHBX08AAV3+EKHWS200D3V3 - P1P2MQTT bridge - HA - USBtin - Zehnder Q600 / gasloos
[ Voor 13% gewijzigd door fohn5 op 23-11-2025 21:35 ]
arnoldniessen schreef op zondag 23 november 2025 @ 11:41:
[...]
Ja, water in de leidingen kan dan bevriezen. Welke hybride heb je?
Nee, dit is geen open verdeler. De installateur van de vloerverwarming heeft een gesloten verdeler geplaatst op hetzelfde circuit als de radiatoren boven. Toen ik daar naar vroeg gaf de aannemer aan dat dit altijd werd gedaan bij renovaties. Achteraf niet erg denk ik, want als er geen extra pomp op de verdeler zou zitten zou waarschijnlijk al het water via de radiatoren op de eerste verdieping naar de retourleiding lopen. Dan zou er geen flow door de lussen zijn denk ik.arnoldniessen schreef op zondag 23 november 2025 @ 21:17:
[...]
Geluidsarm bedrijf zorgt voor beperking elektrisch verbruik tot ca 55%.
Je retour is best hoog nog voor vvw, geen open verdeler nog?
Helaas zit ik daardoor wel met de uitdaging dat de stooklijn verlaagd moet worden voor de vloer en dit kan alleen dynamisch door het mengventiel bij te stellen.
Wat is die 55%? 55% van het maximale opgenomen vermogen? Dus als de 8kW unit max. 3000 watt opneemt zou het nu 1650 watt opnemen?
Nee, de gasketel werd niet vrijgegeven, ik heb alledrie de debiet instelling op 13,5. Ik moet wel vermelden dat de pompbeperking [9-0d] op 8 staat met de pompwerking continu. Het gevolg hiervan is dat het debiet buiten een warmtevraag 11 l/min is, tijdens een warmtevraag is het streven 13,5 met ruimte voor een hoger debiet mocht dat nodig zijn.fohn5 schreef op zondag 23 november 2025 @ 21:33:
@Lothlórien kreeg je ketel toevallig vrijgave voor hybride bedrijf, je hebt nl drie debiet instellingen WP only , hybride , ketel only
Ik ben een beetje bang dat het boven nog verder afkoelt als er geen debiet meer is, dat is althans mijn ervaring van de vorige warmtepomp (die maakte ook een run als het water onder de 20 graden kwam, dus dat was altijd wel op een bepaalde temperatuur).
Denk je dat het helpt om deze weer op 6 te zetten en de pompwerking alleen op verzoek?
Je zou inderdaad bijna verwachten dat een gedeelte van de software het compressorvermogen aanpast op de gasketel, terwijl deze door de evenwichtstemperatuur wordt geblokkeerd.
De gewone split dus. Die heeft toch geen instelbare [4-04] vorstbeveiliging?niekvdb schreef op zondag 23 november 2025 @ 22:08:
EHYHBH05AAV3
Daikin 2x8kW EBLA08E3V3+EHYHBX08AAV3+EKHWS200D3V3 - P1P2MQTT bridge - HA - USBtin - Zehnder Q600 / gasloos
Het is een begrenzing op 55% van de max compressor frequentie. Bij mijn 8kW hybride meet ik dit:Lothlórien schreef op zondag 23 november 2025 @ 22:47:
Wat is die 55%? 55% van het maximale opgenomen vermogen? Dus als de 8kW unit max. 3000 watt opneemt zou het nu 1650 watt opnemen?
-level 3 begrenst het verbruik op ca 1.3kW,,
-level 2 begrenst het verbruik op ca 1.6kW, en
-level 1 begrenst het verbruik op ca 2.5kW.
Daikin 2x8kW EBLA08E3V3+EHYHBX08AAV3+EKHWS200D3V3 - P1P2MQTT bridge - HA - USBtin - Zehnder Q600 / gasloos
https://gathering.tweaker.../2180912#watiswzinregelen
Weet niet of je ook veel last hebt van geluidslawaai en je daarom de snelheid hebt verlaagd ?
misschien heb je hier nog wat aan ( daikin is ook erg gevoelig voor lucht insluiting in systeem )https://gathering.tweaker...message/77735488#77735488
Waterzijdig inregelen is grotendeels al gedaan, in die zin dat geen enkele afgever een onevenredig hoge retourtemperatuur heeft. De vloerwerwarming knijpen, of meer bijmengen, om boven meer warmte te krijgen is ook mijn redenatie, echter heeft mijn betere helft ondervonden dat de vloer niet warm werd, wat dan ook de reden is dat ik het mengventiel vorige week toch dicht heb gedraaid. Of bedoel je de dat ik de flow naar de verdeler moet knijpen zodat er meer warm water door de radiatoren stroomt? kan dat? of opent de veerbelaste bypass zich dan simpelweg waardoor het warme water naar de retour verdwijnt?
Ik heb het streefdebiet tijdens het verwarmen wel weer op de standaardwaarde van 15 gezet, enkele maanden geleden gaf dit nog een duidelijke leidingsuis, de grens lag toen op 13,5 l/min na het ontluchten. Nu lijkt het geluid bij 15 l/min minder duidelijk aanwezig te zijn dan voorheen dus mischien is er toch nog wat lucht via de automatische ontluchters ontsnapt.
[ Voor 85% gewijzigd door arnoldniessen op 26-11-2025 12:23 ]
Daikin 2x8kW EBLA08E3V3+EHYHBX08AAV3+EKHWS200D3V3 - P1P2MQTT bridge - HA - USBtin - Zehnder Q600 / gasloos
/f/image/hWdmmqOa5knAmD5vZzZxp0C8.png?f=fotoalbum_large)
:strip_exif()/f/image/FWlTL45PtqXuS9eYWI5ov2cJ.png?f=user_large)