WH-MDC05H3E5, 5600 Wp zonnepanelen, 2 infrarood bad- en werkkamer, SWW Auer Edel water 100L, Daikin 2MXM50M9 airco met FTXM35N en FTXM20N
Deze shop had ik ook gevonden. Lijkt de voordeligste aanbieder te zijn.IBoat schreef op dinsdag 22 januari 2019 @ 10:34:
[...]
De hierboven aangehaalde advertentie op Ebay is afkomstig van de Duitse partij waar ik hem wil bestellen als alternatief voor CM.
https://www.immotecshop24.de/jtl4/Panasonic_2
Ze zitten iets over de grens op ongeveer 200 km vanaf Rotterdam.
Heb ze enige tijd terug eens een mail gestuurd of ze ook bezorgen in Nederland maar nooit reactie op gekregen.
Nur DeutschlandGuido7619 schreef op dinsdag 22 januari 2019 @ 19:22:
[...]
Deze shop had ik ook gevonden. Lijkt de voordeligste aanbieder te zijn.
Heb ze enige tijd terug eens een mail gestuurd of ze ook bezorgen in Nederland maar nooit reactie op gekregen.
https://www.immotecshop24.de/jtl4/Versandinformationen
Gasloos. Mitsubishi scr-m60v-200d-set. Zonnepanelen 5760wp. Marstek Venus E V2. 5,12 KWh
1) tijdens een defrost daalt de Ta, want de WP ontrekt warmte aan het CV circuit. Na een defrost gaat hij zo snel mogelijk weer naar de gewenste Ta. Mooi! 👍 Maar gemiddeld is er minder warmte geleverd over een uur. En dat merk ik wel. De stooklijn zou rond het vriespunt hoger moeten naar verhouding dan bij Tb=7 en Tb=-7, zoals het er nu op lijkt.
Doet de Pana nog iets om het 'verlies' weer goed te maken? Hij toert snel op, maar daarmee maakt hij volgend mij geen verlies goed, hij zorgt alleen dat het verlies niet verder oploopt.
2) Verder zie ik dat de Pana de ene keer na een defrost geleidijk optoert weer naar de Ta te gaan. Maar een andere keer schiet hij helemaal op naar 4,5kW input blijft daar een paar minuten, toert weer af en begint daarna weer rustig op te toeren naar Ta. Weet iemand waar dit verschil door komt? Welke conditie zorgt ervoor dat hij helemaal optoert? Ik zie er (nog) lijn in. Het elektrisch element komt nooit bij (wel aangesloten). Gek genoeg heb ik gedrag ook gezien in de stilld mode 3..
3) Wat ik ook niet snap waarom de besturing de ingestelde maximum flow niet handhaafd. Tijdens normaal bedrijf draait hij max 1500l/u. Maar tijdens een defrost zie ik 2000/u. En dan daalt de druk flink. Zou je de flow tijdens een defrost ook (iets) kunnen begrenzen?
Oost: 3600WP en zuid: 3000WP PV, 9kW Panasonic split warmtepomp en Jaga Twin convectoren met zelfbouw DBE. CPC18 300 liter ZB. Clage 11kW naverwarmer.
Heb helaas wel geen tijd gehad om het gedrag te observeren...
Het mooie van een monobloc bij defrost is dat deze geen warmte uit het cv circuit haalt en de compressor op 85hz enkel via een inwendig circuit defrost
Hij loopt bij 0graden op zen zokjes.. 1,4kw opgenomen vermogen met een Ta van 30graden en Tr van 27graden... (wel enkel gelijkvloers openstaan als afname)
Eigenlijk een hele goede prijs voor deze pomp, ik heb de prijzen al een tijdje in een sheet staan en tot nu toe was PMCOPpack altijd de goedkoopste. (nu 3600pond voor de 1ph 9kw)annespruit1980 schreef op dinsdag 22 januari 2019 @ 13:50:
Begrijp ik nu goed dat voor 3333 euro een 9 kw versie te krijgen is?
Link: https://www.confort-marke...96_367_460_1224-5358.html
Dat scheelt ongeveer 700 euro, en is het dubbele vermogen.
Of is dat een oude/incomplete versie of zo?
2030Wp + 2520Wp PVoutput
als je vermogen genoeg hebt, zou ik hem op sillent 1 zetten en dan eens kijkenFullpower schreef op dinsdag 22 januari 2019 @ 19:53:
Ik zit zo een beetje de regeling van de Pana te observeren en dan komen er wat vragen op; misschien dat iemand er iets over kan zeggen?
1) tijdens een defrost daalt de Ta, want de WP ontrekt warmte aan het CV circuit. Na een defrost gaat hij zo snel mogelijk weer naar de gewenste Ta. Mooi! 👍 Maar gemiddeld is er minder warmte geleverd over een uur. En dat merk ik wel. De stooklijn zou rond het vriespunt hoger moeten naar verhouding dan bij Tb=7 en Tb=-7, zoals het er nu op lijkt.
Doet de Pana nog iets om het 'verlies' weer goed te maken? Hij toert snel op, maar daarmee maakt hij volgend mij geen verlies goed, hij zorgt alleen dat het verlies niet verder oploopt.
2) Verder zie ik dat de Pana de ene keer na een defrost geleidijk optoert weer naar de Ta te gaan. Maar een andere keer schiet hij helemaal op naar 4,5kW input blijft daar een paar minuten, toert weer af en begint daarna weer rustig op te toeren naar Ta. Weet iemand waar dit verschil door komt? Welke conditie zorgt ervoor dat hij helemaal optoert? Ik zie er (nog) lijn in. Het elektrisch element komt nooit bij (wel aangesloten). Gek genoeg heb ik gedrag ook gezien in de stilld mode 3..
3) Wat ik ook niet snap waarom de besturing de ingestelde maximum flow niet handhaafd. Tijdens normaal bedrijf draait hij max 1500l/u. Maar tijdens een defrost zie ik 2000/u. En dan daalt de druk flink. Zou je de flow tijdens een defrost ook (iets) kunnen begrenzen?
zonneboiler, pelletkachel, 36 panels, Atlantic Wpb, pana 5 Kw H, Heishamon, Domoticz, Grafana, Solarmeters, PVO: https://pvoutput.org/list.jsp?id=15321&sid=19520
Uhm geen warmte uit het cv systeem?CreBa schreef op dinsdag 22 januari 2019 @ 21:16:
Wat bij mij er op lijkt is dat de pomp bij mij zuiniger draait op normal mode dan op stillestand 3... vandaag redelijk wat minder verbruikt tegenover gisteren terwijl er vandaag nogtans een halve dag sneeuw is gevallen...
Heb helaas wel geen tijd gehad om het gedrag te observeren...
Het mooie van een monobloc bij defrost is dat deze geen warmte uit het cv circuit haalt en de compressor op 85hz enkel via een inwendig circuit defrost![]()
Hij loopt bij 0graden op zen zokjes.. 1,4kw opgenomen vermogen met een Ta van 30graden en Tr van 27graden... (wel enkel gelijkvloers openstaan als afname)
Ligt er maar net hoe je eea hebt aangesloten,
Bij mij wel dus..
zonneboiler, pelletkachel, 36 panels, Atlantic Wpb, pana 5 Kw H, Heishamon, Domoticz, Grafana, Solarmeters, PVO: https://pvoutput.org/list.jsp?id=15321&sid=19520
Bedoeling is dus om de stooklijn up of down te shifted aan de hand van een gewenste kamertemperatuur.JvdW schreef op dinsdag 22 januari 2019 @ 15:11:
[...]
Ik begrijp je even niet![]()
Ik draai op stooklijn in combinatie met de ruimtethermostaat (de controller in dit geval)
Hier staat de binnentemperatuur en buitentemperatuur op vermeld.
Ik ga geen (losse) thermistor aansluiten
Door zon loopt de temperatuur op , stooklijn lager.
Door open raam of deur temperatuur omlaag, stooklijn hoger.
Hoe stel je dat in via servicecloud?
Ik snap wat je wilt maar ik heb helaas geen servicecloud.Cees-JanH schreef op dinsdag 22 januari 2019 @ 23:38:
[...]
Bedoeling is dus om de stooklijn up of down te shifted aan de hand van een gewenste kamertemperatuur.
Door zon loopt de temperatuur op , stooklijn lager.
Door open raam of deur temperatuur omlaag, stooklijn hoger.
Hoe stel je dat in via servicecloud?
Antwoord 1 en 3 is nee.Fullpower schreef op dinsdag 22 januari 2019 @ 19:53:
Ik zit zo een beetje de regeling van de Pana te observeren en dan komen er wat vragen op; misschien dat iemand er iets over kan zeggen?
1) tijdens een defrost daalt de Ta, want de WP ontrekt warmte aan het CV circuit. Na een defrost gaat hij zo snel mogelijk weer naar de gewenste Ta. Mooi! 👍 Maar gemiddeld is er minder warmte geleverd over een uur. En dat merk ik wel. De stooklijn zou rond het vriespunt hoger moeten naar verhouding dan bij Tb=7 en Tb=-7, zoals het er nu op lijkt.
Doet de Pana nog iets om het 'verlies' weer goed te maken? Hij toert snel op, maar daarmee maakt hij volgend mij geen verlies goed, hij zorgt alleen dat het verlies niet verder oploopt.
2) Verder zie ik dat de Pana de ene keer na een defrost geleidijk optoert weer naar de Ta te gaan. Maar een andere keer schiet hij helemaal op naar 4,5kW input blijft daar een paar minuten, toert weer af en begint daarna weer rustig op te toeren naar Ta. Weet iemand waar dit verschil door komt? Welke conditie zorgt ervoor dat hij helemaal optoert? Ik zie er (nog) lijn in. Het elektrisch element komt nooit bij (wel aangesloten). Gek genoeg heb ik gedrag ook gezien in de stilld mode 3..
3) Wat ik ook niet snap waarom de besturing de ingestelde maximum flow niet handhaafd. Tijdens normaal bedrijf draait hij max 1500l/u. Maar tijdens een defrost zie ik 2000/u. En dan daalt de druk flink. Zou je de flow tijdens een defrost ook (iets) kunnen begrenzen?
Antwoord op 2 is vermoedelijk dat het afhankelijk is hoever de ta verwijdert is vanaf doel ta.
Met een groot buffer vat heb ik nooit last, tijdens het op toeren van compressor is het water al weer naar de oude ta waarde omdat circuleren gewoon door gaat.
1 PVoutput . Dongen NB
Ben ook zeer geneigd om deze te kopen. Kennelijk de beste tijd ervoor als ik die prijzen bekijk. En als er dan ook nog subsidie komt is het helemaal gunstig. Ik neem aan dat deze verkoper de juiste rekening erbij doet? Voor subsidie bedoel ik.Geronimoos schreef op dinsdag 22 januari 2019 @ 21:22:
[...]
Eigenlijk een hele goede prijs voor deze pomp, ik heb de prijzen al een tijdje in een sheet staan en tot nu toe was PMCOPpack altijd de goedkoopste. (nu 3600pond voor de 1ph 9kw)
Ik heb een paar weken geleden ook contact gehad, en kreeg het volgende antwoord:Guido7619 schreef op dinsdag 22 januari 2019 @ 19:22:
[...]
Deze shop had ik ook gevonden. Lijkt de voordeligste aanbieder te zijn.
Heb ze enige tijd terug eens een mail gestuurd of ze ook bezorgen in Nederland maar nooit reactie op gekregen.
"Sorry für die etwas verspätete Antwort, hatte eine Woche Urlaub.
Versandkosten Pauschal nach Holland betragen 300€, Sie können aber auch
gerne bei uns vorbeikommen und die Pumpe selber abholen kommen.
Wir sind nicht ganz so weit weg von der holländischen Grenze."
Voor 300 euro wil ik best heen en terug rijden, ik zal van het weekend eens meten of de pomp rechtop in mijn kofferbak kan staan. Zo niet, dan huur ik een kar.
In dat geval, @Guido7619 @annespruit1980 als jullie ook interesse hebben, kunnen we misschien vervoer combineren? Ik ben wel van plan pas in mei/juni aan te schaffen (na het stookseizoen).
Reageren mag ook via PM.
4420 Wp SF170 op Oost - Atlantic Explorer 270 - Panasonic monoblock 5 kW H-serie - gasloos sinds juni 2019
Ik heb interesse, maar of ik zo lang wil wachten weet ik nu niet. En ik geloof dat die van 3333 euro incl verzending naar mij goedkoper is dan die uit Duitsland met 100 euro transportkosten ( ik neem aan dat die 300 dan door 3 wordt gedeeld ). In ieder geval zal ik het laten weten als ik hem ga bestellen. Dan kunnen we altijd nog kijken hoe of wat. Nu zit ik er alleen serieus over te denken.IBoat schreef op woensdag 23 januari 2019 @ 08:30:
[...]
Ik heb een paar weken geleden ook contact gehad, en kreeg het volgende antwoord:
"Sorry für die etwas verspätete Antwort, hatte eine Woche Urlaub.
Versandkosten Pauschal nach Holland betragen 300€, Sie können aber auch
gerne bei uns vorbeikommen und die Pumpe selber abholen kommen.
Wir sind nicht ganz so weit weg von der holländischen Grenze."
Voor 300 euro wil ik best heen en terug rijden, ik zal van het weekend eens meten of de pomp rechtop in mijn kofferbak kan staan. Zo niet, dan huur ik een kar.
In dat geval, @Guido7619 @annespruit1980 als jullie ook interesse hebben, kunnen we misschien vervoer combineren? Ik ben wel van plan pas in mei/juni aan te schaffen (na het stookseizoen).
Reageren mag ook via PM.
Qua werk is het amper tot geen moeite; oude loskoppelen en nieuwe unit plaatsen. En een andere afstandsbediening plaatsen. Dat is allemaal geen moeite.
Maar ik zit met twee praktische punten:
De 9 kW die heeft een COP die lager ligt dan die van het 5 kW model; bij A+7/W+35 is het 5.08 versus 4.29, en bij A-7/W+35 is het 2.85 versus 2.6. Waarom is het 5 kW model zoveel zuiniger dan het 9 kW model? Ik zit zelf niet te wachten om per jaar 10% meer stroom nodig te gaan hebben omdat de COP omlaag gaat; of is dit een incorrect statement?
Momenteel is de 5 kW gevoed met 230V kabel van 20 meter die via een 3x4mm2 kabel en een 16 ampère automaat wordt aangeleverd. (plus een 3x2.5mm2 voor de backupheater via een tweede automaat) Panasonic raadt een 30A automaat aan met 6mm2 bedrading.
Hoe hebben jullie de 9 kW WP aangesloten? Ik wil de huidige bedrading blijven gebruiken. Een automaat vervangen in de meterkast is het werk gelukkig niet, al zegt mijn boerenverstand dat een warmtepomp die 6.4 kW bij -7°C kan leveren met een COP van 2.6 nog geen 11 ampères gebruikt; en dat een 16A automaat dit gewoon kan leveren..
7400 Wp op het dak
30A voor huis-tuin-en-keuken lijkt mij vreemd.
Hebben de koelleidingen de zelfde diameter?
Uiteindelijk gaat het om het totale stroomverbruik en niet de COP. Als je L/L-WP niet meer zo vaak hoeft te draaien en je laat de monoblock rustig draaien kan dit zuiniger zijn.
Gasloos huis 9kW Panasonic WH-MDC09J3E5 | Atlantic Explorer V4 270L | 8715Wp @ SMA Tripower 6.0-3AV-40 (4150Wp NO, 4565Wp ZW)
Met koelleidingen heb ik niks te maken daar deze in de WP zitten, en ik gewoonhet gehele apparaat wil vervangen/upgraden.
7400 Wp op het dak
De 5 kW vereist ook 30 ampère, en dat is omdat er via de wp een externe warmtebron aangesloten kan worden met max 3500 watt.Theo schreef op woensdag 23 januari 2019 @ 09:32:
@timovd Ik heb thuis een enkelfase aansluiting waar momenteel in de meterkast een 16A automaat zit voor de 5 kW monoblock, plus een 16A automaat voor de backupheater. Mijn inziens moet ik de 5kW monoblock kunnen vervangen voor een 9 kW model zonder al teveel moeite; immers gebruikt deze dezelfde stroomaansluiting (230V enkelfase) en zitten de aanvoer en retourleidingaansluitingen op dezelfde positie van de WP. De term '9kW' is wel wat misleidend daar de WP maar 6.5 kW aan warmte kan leveren als het koud is...![]()
Met koelleidingen heb ik niks te maken daar deze in de WP zitten, en ik gewoonhet gehele apparaat wil vervangen/upgraden.
Dus feitelijk komen er dan twee verbruikers op één kabel en dat vereist 30 ampère. Gebruik je die functie niet dan is het vanzelfsprekend dat 16 ampère genoeg is.
1 PVoutput . Dongen NB
Met laadbak, want je tilt hem echt niet over de drempel met pallet en al denk ik.IBoat schreef op woensdag 23 januari 2019 @ 08:30:
[...]
Ik heb een paar weken geleden ook contact gehad, en kreeg het volgende antwoord:
"Sorry für die etwas verspätete Antwort, hatte eine Woche Urlaub.
Versandkosten Pauschal nach Holland betragen 300€, Sie können aber auch
gerne bei uns vorbeikommen und die Pumpe selber abholen kommen.
Wir sind nicht ganz so weit weg von der holländischen Grenze."
Voor 300 euro wil ik best heen en terug rijden, ik zal van het weekend eens meten of de pomp rechtop in mijn kofferbak kan staan. Zo niet, dan huur ik een kar.
In dat geval, @Guido7619 @annespruit1980 als jullie ook interesse hebben, kunnen we misschien vervoer combineren? Ik ben wel van plan pas in mei/juni aan te schaffen (na het stookseizoen).
Reageren mag ook via PM.
WH-MDC05H3E5, 5600 Wp zonnepanelen, 2 infrarood bad- en werkkamer, SWW Auer Edel water 100L, Daikin 2MXM50M9 airco met FTXM35N en FTXM20N
Even voor de zekerheid: een pana 5 kW mono is met 94 kg niet met twee personen te verplaatsen, of in een stationwagen te tillen?t.oswald schreef op woensdag 23 januari 2019 @ 10:25:
[...]
Met laadbak, want je tilt hem echt niet over de drempel met pallet en al denk ik.
(hoe ga ik deze thuis verplaatsen? Wel iig een liftje huren om hem op het dak te krijgen)
4420 Wp SF170 op Oost - Atlantic Explorer 270 - Panasonic monoblock 5 kW H-serie - gasloos sinds juni 2019
Ja is wel te tillen met 2 man, zeker vanuit je benen. Er zitten handvatten in het karton die nog werken ook (mits je de straps eromheen laat zitten). Maar kijk uit voor je rug! En de ene kant is een stukje zwaarder dan de andere. Of je hem een station in krijgt... ik betwijfel het!IBoat schreef op woensdag 23 januari 2019 @ 14:40:
[...]
Even voor de zekerheid: een pana 5 kW mono is met 94 kg niet met twee personen te verplaatsen, of in een stationwagen te tillen?
(hoe ga ik deze thuis verplaatsen? Wel iig een liftje huren om hem op het dak te krijgen)
Zo werd ie bij mij voor de deur geleverd:

[ Voor 23% gewijzigd door Stephanoff op 23-01-2019 14:55 ]
Gasloos sinds 2018.
Zeg maar gerust aan een kant heel wat zwaarder! Je kunt hem met twee sterke mensen wel verplaatsen, maar echt tillen is professioneel sportschool werk.Stephanoff schreef op woensdag 23 januari 2019 @ 14:49:
[...]
Ja is wel te tillen met 2 man, zeker vanuit je benen. Er zitten handvatten in het karton die nog werken ook (mits je de straps eromheen laat zitten). Maar kijk uit voor je rug! En de ene kant is een stukje zwaarder dan de andere. Of je hem een station in krijgt... ik betwijfel het!
Zo werd ie bij mij voor de deur geleverd:
[Afbeelding: leveringWp]
WH-MDC05H3E5, 5600 Wp zonnepanelen, 2 infrarood bad- en werkkamer, SWW Auer Edel water 100L, Daikin 2MXM50M9 airco met FTXM35N en FTXM20N
7400 Wp op het dak
@IBoat wil hem achterin een auto tillen en vervolgens het dak op. Dus wel iets anders dan tillen en plaatsen in een tuin. Het advies was huur iets met een laadklep. En voor het dakgedeelte, let op hoe de WP met de lift omhoog komt. Als ie van je af komt te staan aan de dakrand, heb je hem ook nog niet een twee drie op het dak.Theo schreef op woensdag 23 januari 2019 @ 16:11:
Met het plaatsen van de 5kW monoblock bij mij drie jaar geleden hebben we met drie personen de unit getild en op z'n plek gezet (niet op een dak). Zowel ik als de aannemers waren geen sportschoolpersonen. Met z'n drieën moet zoiets dus best te doen zijn, mits je geen dak op moet.
WH-MDC05H3E5, 5600 Wp zonnepanelen, 2 infrarood bad- en werkkamer, SWW Auer Edel water 100L, Daikin 2MXM50M9 airco met FTXM35N en FTXM20N
De 5 schijnt een andere pomp te hebben:-)Theo schreef op woensdag 23 januari 2019 @ 08:40:
Thuis heb ik een 5 kW monoblock staan voor verwarming. Deze zorgt samen met de L/L warmtepompen voor verwarming van het huis. Nu zit ik te twijfelen om de 3 jaar oude warmtepomp te vervangen voor een nieuwe daar de kosten na subsidie erg laag zijn. Ik zit ook te kijken om een 9 kW unit te plaatsen zodat de L/Lwarmtepompen minder aan hoeven te staan.
Qua werk is het amper tot geen moeite; oude loskoppelen en nieuwe unit plaatsen. En een andere afstandsbediening plaatsen. Dat is allemaal geen moeite.
Maar ik zit met twee praktische punten:
De 9 kW die heeft een COP die lager ligt dan die van het 5 kW model; bij A+7/W+35 is het 5.08 versus 4.29, en bij A-7/W+35 is het 2.85 versus 2.6. Waarom is het 5 kW model zoveel zuiniger dan het 9 kW model? Ik zit zelf niet te wachten om per jaar 10% meer stroom nodig te gaan hebben omdat de COP omlaag gaat; of is dit een incorrect statement?
Momenteel is de 5 kW gevoed met 230V kabel van 20 meter die via een 3x4mm2 kabel en een 16 ampère automaat wordt aangeleverd. (plus een 3x2.5mm2 voor de backupheater via een tweede automaat) Panasonic raadt een 30A automaat aan met 6mm2 bedrading.
Hoe hebben jullie de 9 kW WP aangesloten? Ik wil de huidige bedrading blijven gebruiken. Een automaat vervangen in de meterkast is het werk gelukkig niet, al zegt mijn boerenverstand dat een warmtepomp die 6.4 kW bij -7°C kan leveren met een COP van 2.6 nog geen 11 ampères gebruikt; en dat een 16A automaat dit gewoon kan leveren..
Die verder terg kan moduleren.
De 7 en 9 zijn bijna gelijk De 5 een klein broertje...


zonneboiler, pelletkachel, 36 panels, Atlantic Wpb, pana 5 Kw H, Heishamon, Domoticz, Grafana, Solarmeters, PVO: https://pvoutput.org/list.jsp?id=15321&sid=19520
Ik heb daar op zich wel interesse in. Ik heb ook een aanhanger van 1 meter breed en 2 meter lang.IBoat schreef op woensdag 23 januari 2019 @ 08:30:
[...]
Ik heb een paar weken geleden ook contact gehad, en kreeg het volgende antwoord:
"Sorry für die etwas verspätete Antwort, hatte eine Woche Urlaub.
Versandkosten Pauschal nach Holland betragen 300€, Sie können aber auch
gerne bei uns vorbeikommen und die Pumpe selber abholen kommen.
Wir sind nicht ganz so weit weg von der holländischen Grenze."
Voor 300 euro wil ik best heen en terug rijden, ik zal van het weekend eens meten of de pomp rechtop in mijn kofferbak kan staan. Zo niet, dan huur ik een kar.
In dat geval, @Guido7619 @annespruit1980 als jullie ook interesse hebben, kunnen we misschien vervoer combineren? Ik ben wel van plan pas in mei/juni aan te schaffen (na het stookseizoen).
Reageren mag ook via PM.
Maar ik woon in Flevoland, en jij in Rotterdam toch?
Klopt!Guido7619 schreef op woensdag 23 januari 2019 @ 19:45:
[...]
Ik heb daar op zich wel interesse in. Ik heb ook een aanhanger van 1 meter breed en 2 meter lang.
Maar ik woon in Flevoland, en jij in Rotterdam toch?
4420 Wp SF170 op Oost - Atlantic Explorer 270 - Panasonic monoblock 5 kW H-serie - gasloos sinds juni 2019
voor €600 samen ...Guido7619 schreef op woensdag 23 januari 2019 @ 19:45:
[...]
Ik heb daar op zich wel interesse in. Ik heb ook een aanhanger van 1 meter breed en 2 meter lang.
Maar ik woon in Flevoland, en jij in Rotterdam toch?
Karretje huren en je reist half nl door 400 delen..:-)
zonneboiler, pelletkachel, 36 panels, Atlantic Wpb, pana 5 Kw H, Heishamon, Domoticz, Grafana, Solarmeters, PVO: https://pvoutput.org/list.jsp?id=15321&sid=19520
Dat ligt niet echt in de buurt van elkaar. Het is voor mij 186 km naar Immotec. Moet ik eerst naar Rotterdam kost mij dat 2 x 105 km extra.
Dat schiet dus niet echt op.
Ik dacht trouwens eerst dat ze veel verder weg zaten. 186 km is maar 2,5 uur rijden.
In de meeste gevallen toert de compressor niet helemaal op. Zou inderdaad kunnen dat als de defrost een beetje ongelukkig valt, dat dan dd temperatuur wat meer daalt.reneeke1970 schreef op woensdag 23 januari 2019 @ 07:48:
[...]
Antwoord 1 en 3 is nee.
Antwoord op 2 is vermoedelijk dat het afhankelijk is hoever de ta verwijdert is vanaf doel ta.
Met een groot buffer vat heb ik nooit last, tijdens het op toeren van compressor is het water al weer naar de oude ta waarde omdat circuleren gewoon door gaat.
Ik snap zo af en toe weinig van wat er allemaal gebeurt; ga er maar van uit dat de ontwikkelaar zetten wat ze hebben geprogrammeerd in de software😀
Edit: Maar ik snap dan niet waarom hij naar 4,5kW optoert, en niet het op dat moment geldende maximum: rond 0c is het 2,7kW. Bij -7c zag ik 3,5kW. Waarom dan optoeren tot 4,5kW? Het lijkt erop dat de defrost cyclus zich helemaal niets van de heating instellingen aan trekt... Gek genoeg zag ik die 4,5kW ook tijdens een defrost met silent 3! Terwijl bij normaal op 2kW oud is begrenst.
[ Voor 21% gewijzigd door Fullpower op 23-01-2019 20:25 ]
Oost: 3600WP en zuid: 3000WP PV, 9kW Panasonic split warmtepomp en Jaga Twin convectoren met zelfbouw DBE. CPC18 300 liter ZB. Clage 11kW naverwarmer.
Ik heb hem samen met mijn vrouw achterin de Mercedes vito gezet, ging prima.IBoat schreef op woensdag 23 januari 2019 @ 14:40:
[...]
Even voor de zekerheid: een pana 5 kW mono is met 94 kg niet met twee personen te verplaatsen, of in een stationwagen te tillen?
(hoe ga ik deze thuis verplaatsen? Wel iig een liftje huren om hem op het dak te krijgen)
Daarna met een bouwlift omhoog naar 8 meter hoogte, vanaf daar heb ik hem samen met Randolf (hoofduitvoerder van de aannemer) vanaf de bouwsteiger over de dakrand, een muurtje van 60 cm hoog getild. Ik vond het zwaar.
(Randolf deed ook mee aan sterkste man van Nederland en had ook een onderdeeltje gewonnen zei hij, overall zesde geworden)


[ Voor 12% gewijzigd door Cees-JanH op 23-01-2019 21:39 ]
Denk dat niemand het snapt maar het is nu eenmaal zo.Fullpower schreef op woensdag 23 januari 2019 @ 20:20:
[...]
In de meeste gevallen toert de compressor niet helemaal op. Zou inderdaad kunnen dat als de defrost een beetje ongelukkig valt, dat dan dd temperatuur wat meer daalt.
Ik snap zo af en toe weinig van wat er allemaal gebeurt; ga er maar van uit dat de ontwikkelaar zetten wat ze hebben geprogrammeerd in de software😀
Edit: Maar ik snap dan niet waarom hij naar 4,5kW optoert, en niet het op dat moment geldende maximum: rond 0c is het 2,7kW. Bij -7c zag ik 3,5kW. Waarom dan optoeren tot 4,5kW? Het lijkt erop dat de defrost cyclus zich helemaal niets van de heating instellingen aan trekt... Gek genoeg zag ik die 4,5kW ook tijdens een defrost met silent 3! Terwijl bij normaal op 2kW oud is begrenst.
Het is een beveiligings instelling lijkt het wel
Maar eerlijk gezegd vind ik het allround gezien wel een goede regeling, het bereikt zijn doel altijd.
Dat wij het voor onze persoonlijke situaties anders willen beïnvloeden tja....
En ik geloof ook dat nagenoeg iedereen die het niet eens is met de regeling geen buffer vat gebruikt. Als je daar voor kiest moet je ook de gevolgen voor lief nemen vind ik.
[ Voor 16% gewijzigd door reneeke1970 op 24-01-2019 07:19 ]
1 PVoutput . Dongen NB
Hier van 7u tot 22u 6,5kW afgifte bij Ta41 bij -5 buiten. 's ochtends kan hij meer dan een uur zijn volle 9kW kwijt. COP gemiddeld gisteren zo'n 2,8. Totaal opgewekt was 88kWh. Ik heb ook de meetwaarden van hoeveel energie de WP uit de CV haalt bij 6 defrosts: 3,5kWh. Dat maakt de overall COP ietsje slechter.
Niet heel veel defrosts met dit weer, vandaag nog maar 2.
Al met al ben best tevreden met mijn 'oversized' WP.. eigenlijk is hij voor nu prima.
Oost: 3600WP en zuid: 3000WP PV, 9kW Panasonic split warmtepomp en Jaga Twin convectoren met zelfbouw DBE. CPC18 300 liter ZB. Clage 11kW naverwarmer.
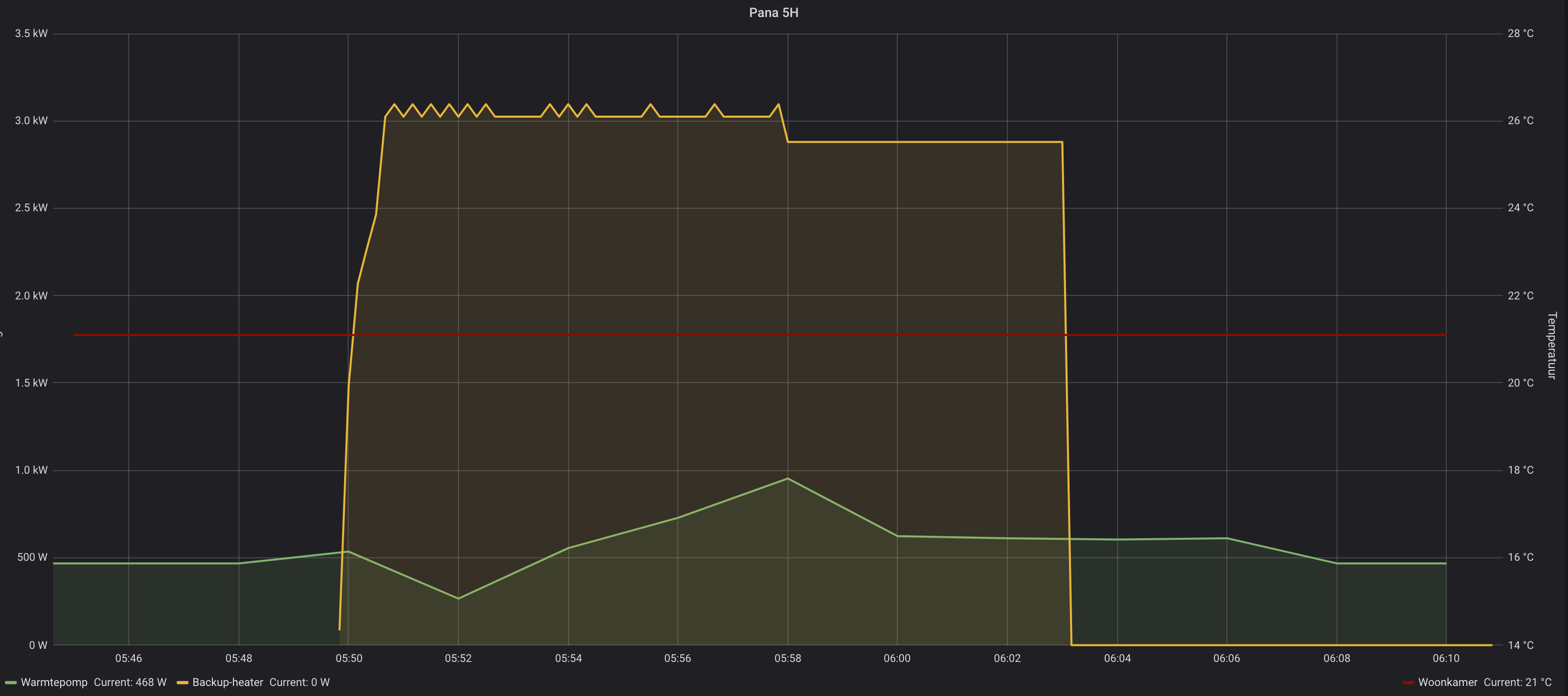
https://snapshot.raintank...T5m72SH9BXG2iIq6qmfIx5AKr
zonneboiler, pelletkachel, 36 panels, Atlantic Wpb, pana 5 Kw H, Heishamon, Domoticz, Grafana, Solarmeters, PVO: https://pvoutput.org/list.jsp?id=15321&sid=19520
1,2kw op dit moment na een defrost. En tzt weer 1kw jaFullpower schreef op donderdag 24 januari 2019 @ 20:05:
@Felicia draait je WP met deze temperaturen nog steeds stationair 1kW? 😀
Hier van 7u tot 22u 6,5kW afgifte bij Ta41 bij -5 buiten. 's ochtends kan hij meer dan een uur zijn volle 9kW kwijt. COP gemiddeld gisteren zo'n 2,8. Totaal opgewekt was 88kWh. Ik heb ook de meetwaarden van hoeveel energie de WP uit de CV haalt bij 6 defrosts: 3,5kWh. Dat maakt de overall COP ietsje slechter.
Niet heel veel defrosts met dit weer, vandaag nog maar 2.
Al met al ben best tevreden met mijn 'oversized' WP.. eigenlijk is hij voor nu prima.
Defrosts pas 1 gehad, omdat ik vanmiddag in de settings aan het spelen was en hij 20 minuten 50Hz ging draaien.
Ik draag een rok, wat is jouw excuus?
Ik verbruik hier met een 12kW T-Cap extra stil bij gemiddeld -4C 44kWh per dag bij een opwekking van 132kWh (vrijstaande woning met gasverbruik eerder ~1500m3)Fullpower schreef op donderdag 24 januari 2019 @ 20:05:
@Felicia draait je WP met deze temperaturen nog steeds stationair 1kW? 😀
Hier van 7u tot 22u 6,5kW afgifte bij Ta41 bij -5 buiten. 's ochtends kan hij meer dan een uur zijn volle 9kW kwijt. COP gemiddeld gisteren zo'n 2,8. Totaal opgewekt was 88kWh. Ik heb ook de meetwaarden van hoeveel energie de WP uit de CV haalt bij 6 defrosts: 3,5kWh. Dat maakt de overall COP ietsje slechter.
Niet heel veel defrosts met dit weer, vandaag nog maar 2.
Al met al ben best tevreden met mijn 'oversized' WP.. eigenlijk is hij voor nu prima.
Dit komt neer op een COP van 3 bij een Ta van 37C. Dat is iets beter dan de spec. van de machine.
Een 9kW machine zou nog steeds ook voldoende geweest zijn, maar ben wel blij dat ik nu bij dit weer nog steeds op < 60Hz kan draaien, want daarboven gaat de machine wel beduidend meer geluid produceren.
Hoe gaat het bij anderen bij deze temps?
Bij lage buiten temperaturen hoor ik buiten de buitenunit ook best. Ik snap eigeijk niet dat er mensen zijn die zo'n unit niet horen bij temperaturen onder nul. Je hoort dan vooral de compressor.mfjnab schreef op vrijdag 25 januari 2019 @ 14:12:
[...]
Een 9kW machine zou nog steeds ook voldoende geweest zijn, maar ben wel blij dat ik nu bij dit weer nog steeds op < 60Hz kan draaien, want daarboven gaat de machine wel beduidend meer geluid produceren.
Ik was voor aanschaf al van mening dat ik het eigenlijk niet zou moeten willen dat de unit midden in de nacht zou moeten draaien. En nu denk ik dat helemaal: het wordt er hier in de woonwijk niet beter op als iedereen een krap WP bemeten heeft draaien...
Ik heb een WP die te groot is volgens de vuistregels, maar hij kan tot -10c 's nachts gewoon uit. Misschien dat hij 's ochtends wat eerder begint met verwarmen.
Ik heb hier precies een setup waarvan vaak wordt gezegd dat het niet kan:
- je zou vloerverwarming moeten hebben: ik heb alleen maar convectoren met zelfbouw DBE.
- je zou geen nachtverlaging kunnen toepassen en 24/7 moeten draaien: ik laat het tot 17,5 a 18 graden afzakken. Dankzij de convectoren en de 9kW WP is het in de woonkamer in een uur op 19 a 19,5 graden, ook bij Tb=-8c. Daarna kan de WP er de hele dag over doen om 's avonds op 21-22 graden uit te komen.
- je zou een hysterisch goed geisoleerd huis moeten hebben. Wij zitten op Rc=3 ofzo.. Niet echt slecht, maar tegenwoordig is het veel beter.😀
Oost: 3600WP en zuid: 3000WP PV, 9kW Panasonic split warmtepomp en Jaga Twin convectoren met zelfbouw DBE. CPC18 300 liter ZB. Clage 11kW naverwarmer.
Gasloos huis 9kW Panasonic WH-MDC09J3E5 | Atlantic Explorer V4 270L | 8715Wp @ SMA Tripower 6.0-3AV-40 (4150Wp NO, 4565Wp ZW)
Zelf wil ik ook een zwaardere WP nemen dan wat de theorie voorschrijft; een 9 kW Panasonic maar dan wel in de T-cap versie, die heeft een grotere warmte wisselaar voor de lucht dan de 'High Performance' 9 kw model, COP waarde is daarom beter voor de T cap (bij -7 graden: 3.17 tegen 2.6 voor de HP versie).Fullpower schreef op vrijdag 25 januari 2019 @ 20:18:
[...]
Bij lage buiten temperaturen hoor ik buiten de buitenunit ook best. Ik snap eigeijk niet dat er mensen zijn die zo'n unit niet horen bij temperaturen onder nul. Je hoort dan vooral de compressor.
Ik was voor aanschaf al van mening dat ik het eigenlijk niet zou moeten willen dat de unit midden in de nacht zou moeten draaien. En nu denk ik dat helemaal: het wordt er hier in de woonwijk niet beter op als iedereen een krap WP bemeten heeft draaien...
Ik heb een WP die te groot is volgens de vuistregels, maar hij kan tot -10c 's nachts gewoon uit. Misschien dat hij 's ochtends wat eerder begint met verwarmen.
Ik heb hier precies een setup waarvan vaak wordt gezegd dat het niet kan:
- je zou vloerverwarming moeten hebben: ik heb alleen maar convectoren met zelfbouw DBE.
- je zou geen nachtverlaging kunnen toepassen en 24/7 moeten draaien: ik laat het tot 17,5 a 18 graden afzakken. Dankzij de convectoren en de 9kW WP is het in de woonkamer in een uur op 19 a 19,5 graden, ook bij Tb=-8c. Daarna kan de WP er de hele dag over doen om 's avonds op 21-22 graden uit te komen.
- je zou een hysterisch goed geisoleerd huis moeten hebben. Wij zitten op Rc=3 ofzo.. Niet echt slecht, maar tegenwoordig is het veel beter.😀
Mijn intentie is dat de WP zoveel als praktisch nuttig is overdag het huis opwarmt, nachts uit staat en in de avond dán uit gaat als de temperatuur in de woonkamer dat toelaat, de WP zal alleen voor verwarming draaien.
[ Voor 6% gewijzigd door frisianstar op 26-01-2019 08:33 ]
20x JA Solar 6.9KW; Fronius Symo 7.0; Panasonic J Mono 7KW; Atlantic Explorer V3
Ik heb wel een 'high performance', maar dan wel de 3-fasen variant met dubbele fans/hoogte. Ik vond inderdaad ook dat die 1-fase versie erg in elkaar zakt bij kou. Met deze heb ik gewoon 9kW gezien 's ochtend bij -7c. Wat hij doet bij -15c weet ik nog niet.frisianstar schreef op zaterdag 26 januari 2019 @ 08:25:
[...]
Zelf wil ik ook een zwaardere WP nemen dan wat de theorie voorschrijft; een 9 kW Panasonic maar dan wel in de T-cap versie, die heeft een grotere warmte wisselaar voor de lucht dan de 'High Performance' 9 kw model, COP waarde is daarom beter voor de T cap (bij -7 graden: 3.17 tegen 2.6 voor de HP versie).
Oost: 3600WP en zuid: 3000WP PV, 9kW Panasonic split warmtepomp en Jaga Twin convectoren met zelfbouw DBE. CPC18 300 liter ZB. Clage 11kW naverwarmer.
De Tcap geeft zijn volle capaciteit van 9kW tot - 15C, dus die gaat het wel doen in het Nederlandse klimaat. Als je alleen overdag wilt draaien dan heb je max 9x16 =144kWh opwekking ter beschikking. Als je nu ~1500m3 gas verstookt moet het tot - 4C goed gaan om niet snacht te stoken.frisianstar schreef op zaterdag 26 januari 2019 @ 08:25:
[...]
Zelf wil ik ook een zwaardere WP nemen dan wat de theorie voorschrijft; een 9 kW Panasonic maar dan wel in de T-cap versie, die heeft een grotere warmte wisselaar voor de lucht dan de 'High Performance' 9 kw model, COP waarde is daarom beter voor de T cap (bij -7 graden: 3.17 tegen 2.6 voor de HP versie).
Mijn intentie is dat de WP zoveel als praktisch nuttig is overdag het huis opwarmt, nachts uit staat en in de avond dán uit gaat als de temperatuur in de woonkamer dat toelaat, de WP zal alleen voor verwarming draaien.
Ik heb er zelf voor gekozen om een 12kW dag en nacht op een lage freq. te laten lopen bij lagere Ta. Hierdoor is de machine ook in de nacht heel stil en draait meestal op <30Hz. Alleen bij stevige vorst komt de freq boven de 60Hz en dan zet ik hem op de stiltemodus. Daarmee worden ook de piekfreq. tijdens defrost sterk beperkt.
[ Voor 16% gewijzigd door mfjnab op 26-01-2019 13:39 ]
Wie kan mij vertellen welke informatie ik bij die Pro-club kan vinden?
Ik zoek met name informatie over het aansluiten van een tweede thermostaat op de verdieping als die in de woonkamer door de open haard niet functioneel is.
20x JA Solar 6.9KW; Fronius Symo 7.0; Panasonic J Mono 7KW; Atlantic Explorer V3
Thermostaat is toch niet meer dan een maak contact, dus een 2e parallel er op voor boven stuurt hem dan ook aan.frisianstar schreef op zaterdag 26 januari 2019 @ 15:36:
Op de website van Panasonic is maar weinig of geen info voor de installatie van een WP te vinden...vermits je lid wordt van de "Pro-club" daarvoor moet je wél allerlei privé gegevens invullen zit ik niet op te wachten...
Wie kan mij vertellen welke informatie ik bij die Pro-club kan vinden?
Ik zoek met name informatie over het aansluiten van een tweede thermostaat op de verdieping als die in de woonkamer door de open haard niet functioneel is.
Beneden gaat dan nooit starten door de openhaard, boven wel doordat het daar kouder word, je hebt alleen wel thermostaat kranen nodig beneden anders warm je alles, op de vvw is het niet erg, dat is wel lekkerder dus hoeft niet dicht. Als je dat hebt natuurlijk.
Noord-Oost-Zuid-West 11640Wp Totaal Live, Netduino advanced pv logging
Volgens mij is die van Panasonic een 230v contact, dus al anders als de 12v van een CV.Rol-Co schreef op zaterdag 26 januari 2019 @ 16:01:
[...]
Thermostaat is toch niet meer dan een maak contact, dus een 2e parallel er op voor boven stuurt hem dan ook aan.
Beneden gaat dan nooit starten door de openhaard, boven wel doordat het daar kouder word, je hebt alleen wel thermostaat kranen nodig beneden anders warm je alles, op de vvw is het niet erg, dat is wel lekkerder dus hoeft niet dicht. Als je dat hebt natuurlijk.
@frisianstar, ik heb de 9kw T-Cap 3fase uitvoering met de Panasonic draadloze afstandsbediening. Je kan natuurlijk ook die draadloze afstandsbediening in een andere kamer neerleggen als de open haard draait.
Van wat voor gebruik kom je af en wat voor afgifte heb je? Mijn 8 radiatoren zijn boven 0 niet genoeg om pendelen te voorkomen
Ik draag een rok, wat is jouw excuus?
Ik heb de Pan 9 KW T-Cap Monoblock op het oog, het huis moet nog worden gebouwd.Felicia schreef op zondag 27 januari 2019 @ 09:14:
[...]
Volgens mij is die van Panasonic een 230v contact, dus al anders als de 12v van een CV.
@frisianstar, ik heb de 9kw T-Cap 3fase uitvoering met de Panasonic draadloze afstandsbediening. Je kan natuurlijk ook die draadloze afstandsbediening in een andere kamer neerleggen als de open haard draait.
Van wat voor gebruik kom je af en wat voor afgifte heb je? Mijn 8 radiatoren zijn boven 0 niet genoeg om pendelen te voorkomen
Het idee om de draadloze thermostaat naar boven te verplaatsen is niet het systeem wat ik graag zou willen hebben, daarbij moet je nog de vloerverwarming lussen bij de openhaard afsluiten.
Dat deze WP bij 8 radiatoren gaat pendelen is een tegenvaller, maar er komt vloerverwarming op de verdieping (en een aantal overige ruimten op de begane grond), reageert dus veel trager = minder pendel neiging.
20x JA Solar 6.9KW; Fronius Symo 7.0; Panasonic J Mono 7KW; Atlantic Explorer V3
Ik zou een redelijk groot buffer vat plaatsen en daarop twee secundaire pompen laten draaien, voor iedere verdieping eentje, met eigen thermostaat uiteraard. De thermostaat dan ook gelijk contact laten maken zodat wp start commando krijgt. Eventueel extra relais.....frisianstar schreef op zondag 27 januari 2019 @ 09:32:
[...]
Ik heb de Pan 9 KW T-Cap Monoblock op het oog, het huis moet nog worden gebouwd.
Het idee om de draadloze thermostaat naar boven te verplaatsen is niet het systeem wat ik graag zou willen hebben, daarbij moet je nog de vloerverwarming lussen bij de openhaard afsluiten.
Dat deze WP bij 8 radiatoren gaat pendelen is een tegenvaller, maar er komt vloerverwarming op de verdieping (en een aantal overige ruimten op de begane grond), reageert dus veel trager = minder pendel neiging.
Op deze wijze houd ik badkamer stand alone op 23 graden, wel zorgen dat vloer verwarming daar over capaciteit heeft, ik heb 5 hoh
1 PVoutput . Dongen NB
Met de split kan je 2 zones voeden met iedere zone een eigen thermostaat. Zo kunnen zone 1 en 2 onafhankelijk warmte vragen en ook met een verschillende Ta en stooklijn. Of dat bij de mono ook kan weet ik helaas niet.frisianstar schreef op zondag 27 januari 2019 @ 09:32:
[...]
Ik heb de Pan 9 KW T-Cap Monoblock op het oog, het huis moet nog worden gebouwd.
Het idee om de draadloze thermostaat naar boven te verplaatsen is niet het systeem wat ik graag zou willen hebben, daarbij moet je nog de vloerverwarming lussen bij de openhaard afsluiten.
Dat deze WP bij 8 radiatoren gaat pendelen is een tegenvaller, maar er komt vloerverwarming op de verdieping (en een aantal overige ruimten op de begane grond), reageert dus veel trager = minder pendel neiging.
Qua radiatoren heb ik T22 beneden en t11 boven, met Ltv zal het al beter gaan maar anderzijds heb ik een WP die 3 maten te groot is. Volgens de interne logging heeft hij bij 0 en -2 gemiddeld 3 tot 3,5kw geleverd aan warmte terwijl de kiet mooi op temperatuur bleef... 5kw afgifte bij Tb7 is gewoon vragen om een sauna
Ik draag een rok, wat is jouw excuus?
Het voltage is anders maar de werking niet, een thermostaat met een potentiaal vrij contact schakelt gewoon aan en uit, meer niet.Felicia schreef op zondag 27 januari 2019 @ 09:14:
[...]
Volgens mij is die van Panasonic een 230v contact, dus al anders als de 12v van een CV.
@frisianstar, ik heb de 9kw T-Cap 3fase uitvoering met de Panasonic draadloze afstandsbediening. Je kan natuurlijk ook die draadloze afstandsbediening in een andere kamer neerleggen als de open haard draait.
Van wat voor gebruik kom je af en wat voor afgifte heb je? Mijn 8 radiatoren zijn boven 0 niet genoeg om pendelen te voorkomen
Of dat 12v of 230v is maakt in deze niet uit.
Noord-Oost-Zuid-West 11640Wp Totaal Live, Netduino advanced pv logging
Gaat dat ook op als je thermostaat zijn voeding probeert af te tappen van het contact?Rol-Co schreef op zondag 27 januari 2019 @ 10:24:
[...]
Het voltage is anders maar de werking niet, een thermostaat met een potentiaal vrij contact schakelt gewoon aan en uit, meer niet.
Of dat 12v of 230v is maakt in deze niet uit.
Ik draag een rok, wat is jouw excuus?
Twee aparte zone met aparte temperatuur, dat betekend of of, en niet en en.Felicia schreef op zondag 27 januari 2019 @ 10:18:
[...]
Met de split kan je 2 zones voeden met iedere zone een eigen thermostaat. Zo kunnen zone 1 en 2 onafhankelijk warmte vragen en ook met een verschillende Ta en stooklijn. Of dat bij de mono ook kan weet ik helaas niet.
Qua radiatoren heb ik T22 beneden en t11 boven, met Ltv zal het al beter gaan maar anderzijds heb ik een WP die 3 maten te groot is. Volgens de interne logging heeft hij bij 0 en -2 gemiddeld 3 tot 3,5kw geleverd aan warmte terwijl de kiet mooi op temperatuur bleef... 5kw afgifte bij Tb7 is gewoon vragen om een sauna
Zinloos mits inderdaad een veel te grote wp.
1 PVoutput . Dongen NB
Nee, volgens de handleiding kunnen de 2 groepen gelijktijdig werken met verschillende temperaturen.reneeke1970 schreef op zondag 27 januari 2019 @ 10:31:
[...]
Twee aparte zone met aparte temperatuur, dat betekend of of, en niet en en.
Zinloos mits inderdaad een veel te grote wp.
En zeker niet zinloos. Als je boven radiatoren gebruikt en beneden vloerverwarming dan kan je dus boven een hogere temperatuur nodig hebben. Je zou ook een zwembad op 1 zone kunnen zettenZone 1 should always set with higher water temperature than zone 2. If not set correctly, water temperature fl ow into zone 1 water circuit
may higher than the set temperature.
• Please adjust fl ow rate of zone 1 and zone 2 to be in balance by setting zone 1 only and zone 2 only water fl ow to equivalent water fl ow.
If it is not adjusted correctly, it may affects the performance. (eg. If zone 2 pump fl ow rate is high, there is possibility that no hot water
fl owing to zone 1.
[ Voor 10% gewijzigd door Felicia op 27-01-2019 10:38 ]
Ik draag een rok, wat is jouw excuus?
Nee, die maar die moet je dan ook niet nemen heFelicia schreef op zondag 27 januari 2019 @ 10:28:
[...]
Gaat dat ook op als je thermostaat zijn voeding probeert af te tappen van het contact?
Noord-Oost-Zuid-West 11640Wp Totaal Live, Netduino advanced pv logging
Als het en en verwarming is dan is het inderdaad niet zinloos. Alleen de twee verschillende temperaturen komen dan via een meng ventiel en ben je cop technisch dus altijd op de hoge temp aan het verwarmen. Maar toch leuk bedacht. Zitten de kranen al ingebouwd of moet je die extern monteren?Felicia schreef op zondag 27 januari 2019 @ 10:37:
[...]
Nee, volgens de handleiding kunnen de 2 groepen gelijktijdig werken met verschillende temperaturen.
[...]
En zeker niet zinloos. Als je boven radiatoren gebruikt en beneden vloerverwarming dan kan je dus boven een hogere temperatuur nodig hebben. Je zou ook een zwembad op 1 zone kunnen zetten
1 PVoutput . Dongen NB
Op onderstaande link kun je alle documentatie vinden. Ook de service en installatie manuals.frisianstar schreef op zaterdag 26 januari 2019 @ 15:36:
Op de website van Panasonic is maar weinig of geen info voor de installatie van een WP te vinden...vermits je lid wordt van de "Pro-club" daarvoor moet je wél allerlei privé gegevens invullen zit ik niet op te wachten...
Wie kan mij vertellen welke informatie ik bij die Pro-club kan vinden?
Ik zoek met name informatie over het aansluiten van een tweede thermostaat op de verdieping als die in de woonkamer door de open haard niet functioneel is.
https://panasonic-klime.rs/aquarea-dokumentacija/
Ik heb zelf een bi-block, en daar kun je met een extra print inderdaad diverse zones aansturen met eigen thermostaten en temperaturen. Ik heb daar eerst wel aan zitten denken, maar het toch niet gedaan. Idee was om eerst te kijken of het met 1 zone (onder VV een boven radiatoren) ook goed zou gaan. Zo niet, dan is het relatief makkelijk om de print, een thermostaat en een extra 3-weg klep toe te voegen.
Bij mij is de temperatuur boven aangenaam ~18C, en dat is prima voor de bovenverdieping. Bij een nog te bouwen huis is het warmteverlies zo laag, dat een aparte zone waarschijnlijk overbodig is, als je in de winter in de avond de open haard aan hebt staan...
[ Voor 30% gewijzigd door mfjnab op 27-01-2019 11:57 ]
Via aansluiting no. 17 en 18 kun je de WP extern aan en uit schakelen.
Ik zal het verder nog doorlezen.
[ Voor 3% gewijzigd door frisianstar op 27-01-2019 12:08 ]
20x JA Solar 6.9KW; Fronius Symo 7.0; Panasonic J Mono 7KW; Atlantic Explorer V3
Ik heb onderop de WP voor beide zones een aanvoer, en volgens mij zelfs ook een retour voor beide... Zal vanavond eens kijken als de kids in bed liggen.reneeke1970 schreef op zondag 27 januari 2019 @ 11:23:
[...]
Als het en en verwarming is dan is het inderdaad niet zinloos. Alleen de twee verschillende temperaturen komen dan via een meng ventiel en ben je cop technisch dus altijd op de hoge temp aan het verwarmen. Maar toch leuk bedacht. Zitten de kranen al ingebouwd of moet je die extern monteren?
Ik draag een rok, wat is jouw excuus?
Ik heb het hier opgelost door een buffervat met daarachter 1 pomp en 3 zone-kleppen, aangestuurd door Tado thermostaten. Iedere thermostaat regelt zijn zone-klep en stuurt de centrale pomp aan.
8235Wp PV, 9kW Panasonic T-cap monobloc warmtepomp, 2x24CPC Heatpipes 800L buffer, 2x Clage CEX naverwarmers, Douche-WTW
Wat voor impact dat heeft op de COP mag duidelijk zijn, maar het maakt het wel mogelijk om 2 zones onafhankelijk met eigen een thermostaat aan te sturen. Toch handig mochten we ooit de BG voorzien van vloerverwarming en/of een uitbouw met vloerverwarming
Ik draag een rok, wat is jouw excuus?
Ik heb de Panasonic 5kw F serie. Geen problemen mee, maar gisteren is hij meer dan 3 uur gestopt en wilde niet opstarten, de shift verhoogd tot maximaal 5 graden, niets, uit eindelijk 10 minuten uit geschakeld en weer aan en hij startte daarna zonder problemen. Herkent iemand dit ?
Interessant! Is afhalen daar mogelijk, ik heb medio dit jaar nog een pana 5kw nodigIBoat schreef op woensdag 23 januari 2019 @ 08:30:
[...]
Ik heb een paar weken geleden ook contact gehad, en kreeg het volgende antwoord:
"Sorry für die etwas verspätete Antwort, hatte eine Woche Urlaub.
Versandkosten Pauschal nach Holland betragen 300€, Sie können aber auch
gerne bei uns vorbeikommen und die Pumpe selber abholen kommen.
Wir sind nicht ganz so weit weg von der holländischen Grenze."
Voor 300 euro wil ik best heen en terug rijden, ik zal van het weekend eens meten of de pomp rechtop in mijn kofferbak kan staan. Zo niet, dan huur ik een kar.
In dat geval, @Guido7619 @annespruit1980 als jullie ook interesse hebben, kunnen we misschien vervoer combineren? Ik ben wel van plan pas in mei/juni aan te schaffen (na het stookseizoen).
Reageren mag ook via PM.
Geeft een wp uit het buitenland geen probleem met de subsidie?
Vroemt met EV | 10.000WP | 14kWh Thuisaccu | 2x MHI SRK/SRC 35 ZS | LG-WH27s Boiler
De installateur bevestigde dat de kamer thermostaat functie inderdaad als ruimte temperatuur 'compensatie' zou moeten werken, waarbij de stooklijn met +/- 5c (shift) verschoven kan worden door de Pana als de actuele kamer temperatuur van de ingestelde waarde afwijkt.
Ik heb het instellingen menu door gelopen, als de de regeling op 'water temperatuur' instel, dan kan ik geen kamer temperaturen opgeven in de weekkalender, bij 'kamer thermostaat (intern)' kan dit wel.
Dit klinkt heel mooi, want als de temperatuur door veel defrosts niet wordt gehaald, zal de Ta automatisch iets verhoogd kunnen worden. Bij veel defrosts wordt er zo 8% minder aan energie in het huis gestopt, afgezien van de energie die vanuit het CV circuit wordt gehaald. En dat merk ik. De stooklijn zou dan tijdelijk hoger moeten, maar kan ik niet handmatig aanpassen (shift) omdat ik werk op kamer thermostaat.
Ook zou de Ta automatisch verlaagd kunnen worden als de woning eenmaal op temperatuur is.
Van heb ik de Ta eens in de gaten gehouden. De Tb was redelijk constant, en toch zag ik de Ta iets dalen. Lastig om te zien of dit een ditect gevolg is van het aftoeren van de compressor doordat de afgifte terug loopt of doordat de Ta door de Pana is verlaagd.
Bij een sprong in de kamer temperatuur instelling (volgens week programma) zie ik de Ta niet (meteen) veranderen. Dat zou betekenen dat de proportionele factor op 0 staat. Van mij mag de Ta wel tijdelijk een graad of wat omhoog als ik de temperatuur omhoog zet. Misschien is de tijdsconstant van de integrerende factor wel heel lang (voor vloerverwarming?), terwijl ik een sneller reagerend systeem heb. Als de kamer temperatuur in een paar niet gehaald wordt, dan mag de Ta van mij wel meer omhoog...
Weet iemand of er een special menu ofzo is waar mogelijk wat instellingen gewijzigd kunnen worden hiervoor?
Zou ook mooi zijn als je ergens kunt zien hoeveel shift de PI regelaar tot gevolg heeft.😀
Info van Panasonic over dit soort functies heb ik niet kunnen vinden. Aan de andere kant kan ik mij ook niet voorstellen dat je niks kunt tweaken aan deze functie; geen huis/afgifte systeem is gelijk.
Oost: 3600WP en zuid: 3000WP PV, 9kW Panasonic split warmtepomp en Jaga Twin convectoren met zelfbouw DBE. CPC18 300 liter ZB. Clage 11kW naverwarmer.
De 5 kW Mono die ik heb staan die kan het huis warmhouden tot een daggemiddelde temperatuur van -2 °C; hierna komt deze capaciteit tekort wat dan door de L/L warmtepompen in huis geleverd wordt. De Pana verbruikt zo'n 3500 kWh per jaar. Het monoblock is toentertijd bewust geplaatst met een ondercapaciteit vanwege de aanwezigheid van de L/L warmtepompen, en zelfs het nog hebben van een gasaansluiting voor SWW.Dylantje2 schreef op woensdag 23 januari 2019 @ 19:38:
[...]
De 5 schijnt een andere pomp te hebben:-)
Die verder terg kan moduleren.
De 7 en 9 zijn bijna gelijk De 5 een klein broertje...![]()
Ik twijfel dus om de 5 kW mono te vervangen voor een 9 kW mono. Het daadwerkelijke warmtevermogen zou dan bij -2°C stijgen van 4.5kW naar 6.5 kW waardoor de WP het huis warm kan houden tot een daggemiddelde buitentemperatuur van bijna -10°C. (het 9 kW model kan immers geen 9 kW leveren wanneer het koud is)
De kosten voor het vervangen van de WP zou zo'n 500 euro zijn; de aanschaf van de unit, minus de subsidie, minus de verkoopwaarde van mijn huidige WP zal mij dus 500 euro kosten.
Maar als de 5 kW WP dus in de praktijk een hogere COP heeft dan het 9 kW model dan zou een 9 kW model dus 350 kWh per jaar meer verbruiken om dezelfde warmte te leveren, zelfs als deze (bijna) altijd een vermogen van <5kW hoeft te leveren. Dit klinkt erg onlogisch
Dan kan ik beter die 350 kWh jaarlijks in een elektrische kachel stoppen om het huis bij te verwarmen op de dagen wanneer het daggemiddelde onder de -2 °C ligt en de huidige WP aan zijn max zit.. Immers kan ik met 350 kWh en een elec kacheltje het gehele huis 60 graaddagen bijverwarmen. Via de L/L WP kan er bijna 150 graaddagen worden bijverwarmd.
Terwijl ik juist de 9 kW wil plaatsen zodat de L/L (bijna) nooit meer aan moet om het huis te verwarmen en die warmte via de Pana kwam (met een hogere COP). Maar het lijkt dus dat het niet rendabel is om de 5kW te vervangen voor een 9 kW?
7400 Wp op het dak
Dan kan de L/L er uit.
Gasloos huis 9kW Panasonic WH-MDC09J3E5 | Atlantic Explorer V4 270L | 8715Wp @ SMA Tripower 6.0-3AV-40 (4150Wp NO, 4565Wp ZW)
Dat gebeurt bij mij ook wel maar dan meer in voor- en naseizoen. Nooit in de winter. De oorzaak is dat de Tr vijf of zes graden moet zakken voordat de WP weer opstart. Met vloerverwarming en doorlopende circulatiepomp duurt dat veel te lang. Door uitzetten van de WP stopt ook de circulatiepomp en koelt de Tr sensor voldoende snel af om weer te starten.foxie10 schreef op maandag 28 januari 2019 @ 17:40:
Ik ben bekend met het grote forum maar op dit forum ben ik nieuw,
Ik heb de Panasonic 5kw F serie. Geen problemen mee, maar gisteren is hij meer dan 3 uur gestopt en wilde niet opstarten, de shift verhoogd tot maximaal 5 graden, niets, uit eindelijk 10 minuten uit geschakeld en weer aan en hij startte daarna zonder problemen. Herkent iemand dit ?
zonnepit ; L/W WP Pana MDC05F3E5
Een kachel gaat 'm niet worden in huis; ik heb geen schoorsteen en wil ook geen vuur in huis. En de L/L hoeft er ook niet uit; ik gebruik 'm in de zomer juist ook veel om het huis koel te houden.timovd schreef op dinsdag 29 januari 2019 @ 09:15:
@Theo, Is een pelletkachel met subsidie mogelijk voor die paar dagen dat het zo koud is? Of IR-panelen?
Dan kan de L/L er uit.
Het is zeker niet zo dat het momenteel niet warm in is huis; de warmte komt momenteel van verschillende bronnen. Het zou leuk zijn als het van één bron kan komen.
7400 Wp op het dak
Plus, het vervangen van mijn huidige unit ongeveer 500 euro, terwijl het bijplaatsen driemaal zo duur is.
7400 Wp op het dak
Is inderdaad duurder maar je krijgt er ook meer voor.Theo schreef op dinsdag 29 januari 2019 @ 13:04:
@reneeke1970 Daar heb ik ook over nagedacht, maar ik heb de ruimte helaas niet om een tweede unit te plaatsen; momenteel staat de unit bij de achterdeur, en daar is niet voldoende ruimte om een tweede unit te plaatsen.
Plus, het vervangen van mijn huidige unit ongeveer 500 euro, terwijl het bijplaatsen driemaal zo duur is.
Maar zonder ruimte houd het snel op.
1 PVoutput . Dongen NB
Voor mijn beeld waarom??Theo schreef op dinsdag 29 januari 2019 @ 13:04:
@reneeke1970 Daar heb ik ook over nagedacht, maar ik heb de ruimte helaas niet om een tweede unit te plaatsen; momenteel staat de unit bij de achterdeur, en daar is niet voldoende ruimte om een tweede unit te plaatsen.
Plus, het vervangen van mijn huidige unit ongeveer 500 euro, terwijl het bijplaatsen driemaal zo duur is.
Voor die paar echt koude dagen?
Ik zou dan toch echt eens kijken naar een paar infrarood paneeltjes oid..
De 7 of 9 verbruiken dan wss de rest van de periodes meer..
Omdat terug moduleren niet zo ver gaat..
Alle extra kosten voor hoeveel dagen per jaar?
zonneboiler, pelletkachel, 36 panels, Atlantic Wpb, pana 5 Kw H, Heishamon, Domoticz, Grafana, Solarmeters, PVO: https://pvoutput.org/list.jsp?id=15321&sid=19520
Maar als ik voor 500 euro mijn5 kW WP kon upgraden naar een 9 kW zonder dat de COP achteruit gaat dan was het voor mij wel een leuke deal geweest en was het eerste argument dominant (gewoon omdat het kan en omdat de richtlijnen). Het doet financieel dan één keer zeer en dat is het,
Maar nu blijkt dus dat, voor die ene week per jaar, het stroomverbruik van de WP door de lagere COP met zo'n 350 kWh per jaar toeneemt is het wel erg zonde lijkt het..
7400 Wp op het dak
Ik zou zeggen doe eens gek, Schaf een warmtepomp boiler aan voor 150 euro, en gebruik die om CV mee te verwarmen ipv sww.Theo schreef op dinsdag 29 januari 2019 @ 20:19:
@Dylantje2 Daar zit ik dus ook een beetje over in dubio. Aan de ene kant zijn er vuistregels en richtlijnen die schrijven dat ik een WP vermogen nodig heb van 11 kW (gasverbruik x 8.8, delen door 1650), en daar voldoe ik heel erg niet aan. Aan de andere kant is er de vraag "Wat is daar het praktisch nut van?" die ook niet éénduidig kan worden beantwoord.
Maar als ik voor 500 euro mijn5 kW WP kon upgraden naar een 9 kW zonder dat de COP achteruit gaat dan was het voor mij wel een leuke deal geweest en was het eerste argument dominant (gewoon omdat het kan en omdat de richtlijnen). Het doet financieel dan één keer zeer en dat is het,
Maar nu blijkt dus dat, voor die ene week per jaar, het stroomverbruik van de WP door de lagere COP met zo'n 350 kWh per jaar toeneemt is het wel erg zonde lijkt het..
sluit hem aan als een radiator en je kunt je CV water zo een paar graden verhogen.
1 PVoutput . Dongen NB
Waar kan je die kopen? 150 euro voor een warmtepomp boiler lijkt mij wat weinig....reneeke1970 schreef op woensdag 30 januari 2019 @ 07:30:
[...]
Ik zou zeggen doe eens gek, Schaf een warmtepomp boiler aan voor 150 euro, en gebruik die om CV mee te verwarmen ipv sww.
sluit hem aan als een radiator en je kunt je CV water zo een paar graden verhogen.
Maar ik ben een leek nog, vandaar mijn vraag.
Dat herken ik ook wel uit het voor-en naseizoen. Hij stopte eerder met dit soort dagen van +7 gr. ook wel eens meer voor een half uur of een uurtje. Maar het duurde nu wel erg lang.jaari schreef op dinsdag 29 januari 2019 @ 09:18:
[...]
Dat gebeurt bij mij ook wel maar dan meer in voor- en naseizoen. Nooit in de winter. De oorzaak is dat de Tr vijf of zes graden moet zakken voordat de WP weer opstart. Met vloerverwarming en doorlopende circulatiepomp duurt dat veel te lang. Door uitzetten van de WP stopt ook de circulatiepomp en koelt de Tr sensor voldoende snel af om weer te starten.
Ik monitor geen temperatuur, kan het dus niet terug zien.
Dat is na aftrek subsidie 1250 euro. In België word veel de atlantic besteld.annespruit1980 schreef op woensdag 30 januari 2019 @ 11:23:
[...]
Waar kan je die kopen? 150 euro voor een warmtepomp boiler lijkt mij wat weinig....
Maar ik ben een leek nog, vandaar mijn vraag.
Kijk maar in openings pagina van dit forum.
Warmtepomp boiler gebruiken voor cv ondersteuning
1 PVoutput . Dongen NB
Het kan nog goedkoper dan dat. Als je driemaal een 80 liter Panasonic WP boiler koopt dan ben je, na subsidie, 160 euro rijker (de WPboilers zijn samen dus méér dan gratis)reneeke1970 schreef op woensdag 30 januari 2019 @ 12:25:
[...]
Dat is na aftrek subsidie 1250 euro. In België word veel de atlantic besteld.
Kijk maar in openings pagina van dit forum.
Warmtepomp boiler gebruiken voor cv ondersteuning
https://www.confort-marke...nt-xml-359_1104-4513.html
7400 Wp op het dak
Weet ik, maar die maakt zon tering herrie die wil je niet binnen hebbenTheo schreef op woensdag 30 januari 2019 @ 13:00:
[...]
Het kan nog goedkoper dan dat. Als je driemaal een 80 liter Panasonic WP boiler koopt dan ben je, na subsidie, 160 euro rijker (de WPboilers zijn samen dus méér dan gratis)
https://www.confort-marke...nt-xml-359_1104-4513.html
1 PVoutput . Dongen NB
Het leuke is dat ik ook naar dit idee al had gekeken; een 270 liter WP boiler met extra spiraal die via een driewegklep kan bijspringen mocht de WP het niet meer trekken. Dan heb ik ook SWW via de boiler, met de CVketel als backup (voor als het ligbad tweemaal per dag gebruikt wordt)reneeke1970 schreef op woensdag 30 januari 2019 @ 07:30:
[...]
Ik zou zeggen doe eens gek, Schaf een warmtepomp boiler aan voor 150 euro, en gebruik die om CV mee te verwarmen ipv sww.
sluit hem aan als een radiator en je kunt je CV water zo een paar graden verhogen.
Nadeel is dat de ruimte die ik heb 2 centimeter te weinig is om de WP boiler te plaatsen (maar dat valt op te lossen door een vaste kast in de bijkeuken te verbouwen), plus een loodgieter zal een (halve?) dag bezig zijn om een vracht aan water, SWW, gas en CV leidingen om te moeten leggen om ruimte te maken en twee gaten te boren met een diamantboor van 10 cm voor de lucht aanvoer en afvoer .Dat gaat in totaal ook richting de 1.500 euro voor de WPboiler, de loodgieter en de afwerking..
Die Panasonic WPboiler is ook naar gekeken (maar dan gewoon 1 ipv 3) Dat past dan wel. Maar de kosten om die te laten plaatsen ((inc weer die twee diamantboorgaten naar buiten) beginnen bij 500 euro...
Misschien moet ik gewoon accepteren dat ik qua energiebesparing een beetje op het 'optimale werkpunt zit' tussen ecologisch en economisch verantwoord bezig zijn. De vorige bewoners verbruikten 3300 m3 en 5.000 kWh, en ik zit nu op 150 m3 en 0 kWh. De totale investering heeft een tvt van <5 jaar. Maar ik heb het idee dat die laatste kuubjes gas die te besparen zijn een tvt hebben die niet meer op twee handen te tellen is...
7400 Wp op het dak
Theo ik bedoel het echt als CV verwarming, geen sww meer anders is besparing veel te klein. Om onderin beetje warmte te krijgen zit je bovenin continu op 60 te stoken tegen cop bijna hopeloos.Theo schreef op woensdag 30 januari 2019 @ 14:57:
[...]
Het leuke is dat ik ook naar dit idee al had gekeken; een 270 liter WP boiler met extra spiraal die via een driewegklep kan bijspringen mocht de WP het niet meer trekken. Dan heb ik ook SWW via de boiler, met de CVketel als backup (voor als het ligbad tweemaal per dag gebruikt wordt)
Nadeel is dat de ruimte die ik heb 2 centimeter te weinig is om de WP boiler te plaatsen (maar dat valt op te lossen door een vaste kast in de bijkeuken te verbouwen), plus een loodgieter zal een (halve?) dag bezig zijn om een vracht aan water, SWW, gas en CV leidingen om te moeten leggen om ruimte te maken en twee gaten te boren met een diamantboor van 10 cm voor de lucht aanvoer en afvoer .Dat gaat in totaal ook richting de 1.500 euro voor de WPboiler, de loodgieter en de afwerking..
Die Panasonic WPboiler is ook naar gekeken (maar dan gewoon 1 ipv 3) Dat past dan wel. Maar de kosten om die te laten plaatsen ((inc weer die twee diamantboorgaten naar buiten) beginnen bij 500 euro...
Misschien moet ik gewoon accepteren dat ik qua energiebesparing een beetje op het 'optimale werkpunt zit' tussen ecologisch en economisch verantwoord bezig zijn. De vorige bewoners verbruikten 3300 m3 en 5.000 kWh, en ik zit nu op 150 m3 en 0 kWh. De totale investering heeft een tvt van <5 jaar. Maar ik heb het idee dat die laatste kuubjes gas die te besparen zijn een tvt hebben die niet meer op twee handen te tellen is...
Maar als je dure boringen nodig hebt dan word het inderdaad lastig. Dan heb ik geen tips meer.
1 PVoutput . Dongen NB
Ik heb zelf de 5kW monoblock, en die bevalt uitstekend. zonder kamerthermostaat, gewoon met de stooklijn.
Nu wil ik in een vergelijkbaar huis een WP plaatsen, en kom dus qua verwarming ongeveer hetzelfde uit.
Maar: 6 personen in plaats van 3. Dan zou ik voor een 9kW willen kiezen om sneller warm water te maken.
De 5kW kan terug tot circa 2000W. Het zou jammer zijn als die 9kW gaat pendelen omdat het vermogen te hoog is voor de verwarming. Iemand een idee hoe ver die 9kW kan terugmoduleren? Panasonic geeft die info niet, en dealers hebben geen idee.
[ Voor 5% gewijzigd door thijsar op 30-01-2019 18:10 ]
Geen idee...thijsar schreef op woensdag 30 januari 2019 @ 18:04:
Hoe ver kan de 9kW terugmoduleren? Kan die naar bijv. 2kW?
Ik heb zelf de 5kW monoblock, en die bevalt uitstekend. zonder kamerthermostaat, gewoon met de stooklijn.
Nu wil ik in een vergelijkbaar huis een WP plaatsen, en kom dus qua verwarming ongeveer hetzelfde uit.
Maar: 6 personen in plaats van 3. Dan zou ik voor een 9kW willen kiezen om sneller warm water te maken.
De 5kW kan terug tot circa 2000W. Het zou jammer zijn als die 9kW gaat pendelen omdat het vermogen te hoog is voor de verwarming. Iemand een idee hoe ver die 9kW kan terugmoduleren? Panasonic geeft die info niet, en dealers hebben geen idee.
Kan het ook nergens vinden.
Weet alleen dat de compressor naar 19Hz kan zakken met een opgenomen vermogen van 400 / 450 Watt.
Dank voor je reactie, daarmee ben ik al dichter bij de oplossing.JvdW schreef op woensdag 30 januari 2019 @ 19:43:
[...]
Geen idee...
Kan het ook nergens vinden.
Weet alleen dat de compressor naar 19Hz kan zakken met een opgenomen vermogen van 400 / 450 Watt.
Mijn 5kW gaat ook ongeveer terug tot 400 à 500W elektrisch, ook bij zo'n 19Hz.
Heb je deze 450W/19Hz gemeten of staat dat ergens beschreven?
Bij een COP tussen 3 en 5 zal het thermisch vermogen van de 9kW ook wel onder de 2kW uitpiepen. Laag genoeg voor bedoelde woning.
Ik heb op mijn 5kW een warmtemeter gebouwd met een Arduino en een ultrasoon flowmeter. Ik moet deze nog ijken, omdat in antivries de geluidssnelheid anders zal zijn dan in water. Met de huidige kwakkelwinter zie ik zelden COP's van minder dan 4. Fijn ding zo'n Aquarea.
[ Voor 7% gewijzigd door thijsar op 30-01-2019 20:28 . Reden: leesbaarheid ]
die is discutabel...Theo schreef op woensdag 30 januari 2019 @ 13:00:
[...]
Het kan nog goedkoper dan dat. Als je driemaal een 80 liter Panasonic WP boiler koopt dan ben je, na subsidie, 160 euro rijker (de WPboilers zijn samen dus méér dan gratis)
https://www.confort-marke...nt-xml-359_1104-4513.html
Ik vrees dat je geluk moet hebben voor 3x subsidie.
Ik heb mail dat je voor cv enof warmwater subsidie aan kunt vragen.
Maar volgens mij 3x subsidie voor sww is geluk hebben
zonneboiler, pelletkachel, 36 panels, Atlantic Wpb, pana 5 Kw H, Heishamon, Domoticz, Grafana, Solarmeters, PVO: https://pvoutput.org/list.jsp?id=15321&sid=19520
Mijn 9kw T-Cap doet split minimaal 1kw elektrisch, en de reguliere 9kw mono van @Fullpower ookthijsar schreef op woensdag 30 januari 2019 @ 18:04:
Hoe ver kan de 9kW terugmoduleren? Kan die naar bijv. 2kW?
Als ik Ta40 draai poept ie bij 0 graden ongeveer 3kw uit. Lagere Ta is hogere cop dus bij Ta35 zal dat minimaal zo'n 3,5kw zijn
Ik draag een rok, wat is jouw excuus?
Volgens de eigen website kan dit gewoon. Met als voorbeeld 2 pallet kachels. Zie een na laatste punt bij de faq. Staan verder geen specifieke voorwaarden anders dan dat je moet aangeven hoe ze gebruikt worden. Lijkt dus te kunnen?Dylantje2 schreef op woensdag 30 januari 2019 @ 21:05:
[...]
die is discutabel...
Ik vrees dat je geluk moet hebben voor 3x subsidie.
Ik heb mail dat je voor cv enof warmwater subsidie aan kunt vragen.
Maar volgens mij 3x subsidie voor sww is geluk hebben
https://www.rvo.nl/subsid...duurzame-energie-isde/faq
Panasonic Aquarea High Performance KIT-WC05JE5 (5 kw), 2750wp oost/west, 660 zuid, 2x Atlantic Calypso wp boilers
Weet je dit zeker? Mijn 7kw H mono gaat electrisch terug tot tenminste <450watt, en is technisch ong. Gelijk aan de 9kw.. (gemeten op slimme meter)Felicia schreef op donderdag 31 januari 2019 @ 06:46:
[...]
Mijn 9kw T-Cap doet split minimaal 1kw elektrisch, en de reguliere 9kw mono van @Fullpower ook
Als ik Ta40 draai poept ie bij 0 graden ongeveer 3kw uit. Lagere Ta is hogere cop dus bij Ta35 zal dat minimaal zo'n 3,5kw zijn
Yep, 0,8kw in de display is minimaal 1100W op de youless voor het huishouden. Ook om 3 uur s nachts wanneer er niets anders loopt behalve de koelkast en de mechanische ventilatie, ik heb de datalogger vergeleken met de youless output.lolle1212 schreef op donderdag 31 januari 2019 @ 08:59:
[...]
Weet je dit zeker? Mijn 7kw H mono gaat electrisch terug tot tenminste <450watt, en is technisch ong. Gelijk aan de 9kw.. (gemeten op slimme meter)
Ik draag een rok, wat is jouw excuus?
Ja zo, bij mij gebruikt ie nu ook vaak 900watt maar dat zegt niet perse iets over minimum vermogen, maar over het minimum wat jou situatie gebruikt.. dat kun je alleen meten bij een warmtevraag die lager ligt dan het minimum vermogen.Felicia schreef op donderdag 31 januari 2019 @ 09:03:
[...]
Yep, 0,8kw in de display is minimaal 1100W op de youless voor het huishouden. Ook om 3 uur s nachts wanneer er niets anders loopt behalve de koelkast en de mechanische ventilatie, ik heb de datalogger vergeleken met de youless output.
Als je wist wat mijn situatie was, wist je meteen dat jouw voorbeeld op mijn situatie van toepassing is. Mijn WP heeft een afgifte probleem waardoor hij vaak op z'n minimale draait na het opwarmen van de buffer en dan nog de Ta voorbij schiet. Pas bij 0 of lager loopt de WP redelijk stabiel, daar boven pendelt ie tot wel om de 5 minuten boven de 7 graden. 1kw is het allerlaagste wat voorbij komt in de logging tijdens het pendelgedrag bij Ta32, 35 of 40, bij Tb 7, 2 of 0.lolle1212 schreef op donderdag 31 januari 2019 @ 09:22:
[...]
Ja zo, bij mij gebruikt ie nu ook vaak 900watt maar dat zegt niet perse iets over minimum vermogen, maar over het minimum wat jou situatie gebruikt.. dat kun je alleen meten bij een warmtevraag die lager ligt dan het minimum vermogen.
De compressor draait dan 19Hz, ik heb hem een enkele keer 18Hz zien draaien maar dat was voor het uit gaan vanwege te weinig warmte afgifte.
Ik draag een rok, wat is jouw excuus?
Dan zal dat idd van de t-cap wel het minimum zijn, maar het zou erg onlogisch zijn als ditzelfde geldt voor de reguliere 9kw want die heeft dezelfde fanmotor en compressor als mijn 7kw.. dat die dan toch een minimum opgenomen vermogen heeft van 2,4 keer zoveel als m'n 7kw is wel heel raar namelijk..Felicia schreef op donderdag 31 januari 2019 @ 09:51:
[...]
Als je wist wat mijn situatie was, wist je meteen dat jouw voorbeeld op mijn situatie van toepassing is. Mijn WP heeft een afgifte probleem waardoor hij vaak op z'n minimale draait na het opwarmen van de buffer en dan nog de Ta voorbij schiet. Pas bij 0 of lager loopt de WP redelijk stabiel, daar boven pendelt ie tot wel om de 5 minuten boven de 7 graden. 1kw is het allerlaagste wat voorbij komt in de logging tijdens het pendelgedrag bij Ta32, 35 of 40, bij Tb 7, 2 of 0.
De compressor draait dan 19Hz, ik heb hem een enkele keer 18Hz zien draaien maar dat was voor het uit gaan vanwege te weinig warmte afgifte.
Heb jij de 1 of 3 fase versie? De 3 fase heeft wellicht een andere compressor en ik meen dat Fullpower de 3 fase heeftlolle1212 schreef op donderdag 31 januari 2019 @ 09:58:
[...]
Dan zal dat idd van de t-cap wel het minimum zijn, maar het zou erg onlogisch zijn als ditzelfde geldt voor de reguliere 9kw want die heeft dezelfde fanmotor en compressor als mijn 7kw.. dat die dan toch een minimum opgenomen vermogen heeft van 2,4 keer zoveel als m'n 7kw is wel heel raar namelijk..
Ik draag een rok, wat is jouw excuus?
Oeh das een goede, zou kunnen dat daar verschil in zit idd, ik heb een 1 fase versie. Maar met +-2.5x zo laag minimum zou ik dan ook nooit kiezen voor de 9kw maar dat verschilt allicht per situatie natuurlijkFelicia schreef op donderdag 31 januari 2019 @ 10:00:
[...]
Heb jij de 1 of 3 fase versie? De 3 fase heeft wellicht een andere compressor en ik meen dat Fullpower de 3 fase heeft
Minimum is belangrijk maar maximum ooklolle1212 schreef op donderdag 31 januari 2019 @ 10:03:
[...]
Oeh das een goede, zou kunnen dat daar verschil in zit idd, ik heb een 1 fase versie. Maar met +-2.5x zo laag minimum zou ik dan ook nooit kiezen voor de 9kw maar dat verschilt allicht per situatie natuurlijk
Helaas zijn er ook voorbeelden waar een 10kw Wp geplaatst is terwijl hij bij -10 nog maar 7 levert en hij 12 nodig heeft... Die krijgt z'n kiet onder 0 niet eens meer warm zonder de open haard te branden.
Ik draag een rok, wat is jouw excuus?
En ik bedenk me net, misschien is het mogelijk om er een aantal tegelijk naar een adres in Nederland te laten sturen. Dat zou kunnen schelen in verzendkosten. Ik zit zelf in de buurt van Apeldoorn, dus redelijk in het midden van Nederland. ( is maar een idee ).
[ Voor 23% gewijzigd door annespruit1980 op 31-01-2019 11:35 ]
Pana H 9KW minimum ongeveer 450 Watt. (S0 meter gemeten). Heel soms even 405 Watt. Maar als die daar tegen aanschommelt gaat die bijna uit.lolle1212 schreef op donderdag 31 januari 2019 @ 09:58:
[...]
Dan zal dat idd van de t-cap wel het minimum zijn, maar het zou erg onlogisch zijn als ditzelfde geldt voor de reguliere 9kw want die heeft dezelfde fanmotor en compressor als mijn 7kw.. dat die dan toch een minimum opgenomen vermogen heeft van 2,4 keer zoveel als m'n 7kw is wel heel raar namelijk..
Gasloos. Mitsubishi scr-m60v-200d-set. Zonnepanelen 5760wp. Marstek Venus E V2. 5,12 KWh
Je kunt ook SSID en KEY opgeven met een usb-stick.
Dit is het format: (settings.txt)
SSID=jewifinaamKEY=jewachtwoord
-Zorgen dat de TAW1 in wifi modus staat (blauw)
-10sec de WPS knop ingedrukt houden om de config te laden.
Zo heb ik hem zojuist hier geïnstalleerd i.v.m. ontbreken wps op m.n. repeater, werkt als een zonnetje i.c.m. m'n nieuwe 7kw H 1 fase mono.
Ik heb een 3-fasen 9kW 'High performance'. Deze heeft een zwaardere compressor dan de 1-fase versie. Ik heb hem al eens 4,5kW uit het net zien trekken.lolle1212 schreef op donderdag 31 januari 2019 @ 09:58:
[...]
Dan zal dat idd van de t-cap wel het minimum zijn, maar het zou erg onlogisch zijn als ditzelfde geldt voor de reguliere 9kw want die heeft dezelfde fanmotor en compressor als mijn 7kw.. dat die dan toch een minimum opgenomen vermogen heeft van 2,4 keer zoveel als m'n 7kw is wel heel raar namelijk..
Dit 3-fasen model zakt ook lang niet zover terug bij -10c. Enerzijds door de grotere compressor, maar ook door de grotere verdamper.
Oost: 3600WP en zuid: 3000WP PV, 9kW Panasonic split warmtepomp en Jaga Twin convectoren met zelfbouw DBE. CPC18 300 liter ZB. Clage 11kW naverwarmer.
Normal

Silent 1

Silent 2

Silent 3

Gasloos sinds 2018.
Dit topic is gesloten.
geen inkoopacties/interessepeilingen via tweakers.