Pana WH-MDC05f3e5 / 2700Wp / Nefit gasketel 2000 voor SWW / Vermont Castings Encore
Je kunt de tado huren of kopen. Bij huur betaal je maandelijks, bij koop eenmaal.blauwemac schreef op donderdag 30 november 2017 @ 11:11:
Ja, dat is gelukt. Helaas, waardeloos ding. Schakelt op 2 graden nauwkeurig en ook de meting is weinig constant. Ik gebruik hem alleen nog om op afstand te kunnen zien of temp in huis een beetje oke is. Tado lijkt mij ook beste alternatief met schakeling op 0,1 maar wel wat duur als je alle andere functies niet gebruikt. En ik dacht dat je ook nog maandelijks bedrag moest betalen? Maar kan dat nu nergens meer vinden.
[...]
21xDMEGC 440wp (9240) ||| Pana 9j
Kunnen we die ook van de lijst afstrepenblauwemac schreef op donderdag 30 november 2017 @ 11:11:
Ja, dat is gelukt. Helaas, waardeloos ding. Schakelt op 2 graden nauwkeurig en ook de meting is weinig constant. Ik gebruik hem alleen nog om op afstand te kunnen zien of temp in huis een beetje oke is. Tado lijkt mij ook beste alternatief met schakeling op 0,1 maar wel wat duur als je alle andere functies niet gebruikt. En ik dacht dat je ook nog maandelijks bedrag moest betalen? Maar kan dat nu nergens meer vinden.
[...]
All electric! 8500Wp / Vaillant l/w 7kW / 2x Daikin l/l 2.5kW / Atlantic 200l / Nexus 20kWh / Victron 32kWh
https://www.kijkvoelbelee...ducten/Product/Lyric-T6R/
[ Voor 18% gewijzigd door Carboy54 op 30-11-2017 11:22 ]
Weheat Sparrow + WH-MDC09J3E5 + ITHO AMBER 9.5. 26x245 WP Panelen. WP boiler 200L Adviseur Warmtepomponline&Fancoilonline
Daar kun je van alles mee monitoren en instellen, schijnt het.
Iemand hier al naar gekeken?
Slechts 24 volt....Carboy54 schreef op donderdag 30 november 2017 @ 11:20:
@blauwemac kijk eens naar de Honeywell Lyric T6 voor € 143 stuk voordeliger dan de Tado. Hysterese moet ik nog uitzoeken. Ik denk dat 0.2 wel ok zal zijn.
https://www.kijkvoelbelee...ducten/Product/Lyric-T6R/
1 PVoutput . Dongen NB
zoals gas gestookte cv-ketels, combi-ketels en warmte
pompen. Werkt ook also regelaar voor een zoneklep
toepassing, maar niet voor electrische verwarming (230V)
Handig is ook de losse ketelmodule. Hoef je niet door het hele huis heen met 220v
https://getconnected.honeywell.com/nl/
Werkt oook via https://ifttt.com/search/query/lyric
[ Voor 26% gewijzigd door Carboy54 op 30-11-2017 11:41 ]
Weheat Sparrow + WH-MDC09J3E5 + ITHO AMBER 9.5. 26x245 WP Panelen. WP boiler 200L Adviseur Warmtepomponline&Fancoilonline
Ik begrijp het verschil wel.LittleTycoon schreef op woensdag 29 november 2017 @ 23:22:
2 defrosts hier vandaag van 08:00-23:00, laatste 22:45. Wel zgn. Passieve defrosts, ventilator only. Moet nog uitzoeken wat nu verschil is tussen actief en passief. Draai nu op een Ta van 30,4 graden bij buiten T van 1 graad.
Begrijp eigenlijk het verschil niet tussen aantal defrosts in dit forum. Van 0 defrosts tot 14 vandaag ? Zoveel verschil zit er volgens mij nu ook weer niet in weersomstandigheden
BJ 2022, Nibe F2050-6 (vh AMS 10-12), SMO S40. PV 9000 Wp plat dak 10xNO, 10xZW, 5xZO. Tesla MY SR 2026. Peblar Recharge label
Ik lees het volgendeCarboy54 schreef op donderdag 30 november 2017 @ 11:28:
@reneeke1970 Nee zeker niet lees: Geschikt voor 24-230V aan/uit en OpenTherm toestellen,
zoals gas gestookte cv-ketels, combi-ketels en warmte
pompen. Werkt ook also regelaar voor een zoneklep
toepassing, maar niet voor electrische verwarming (230V)
Handig is ook de losse ketelmodule. Hoef je niet door het hele huis heen met 220v
https://getconnected.honeywell.com/nl/
Werkt oook via https://ifttt.com/search/query/lyric
Aan/uit - Geschikt voor aansturing van 24V, 2-draads aan/uit-regelingen.
1 PVoutput . Dongen NB
Ook is aantal mogelijkheden om schakelingen per uur tegen te gaan beetje beperkt, laagste is 3 per uur en langste minimum ON is 4 minuten. Niet echt waardes waar je WP enorm blij van wordt.
[ Voor 39% gewijzigd door blauwemac op 30-11-2017 12:58 ]
Pana WH-MDC05f3e5 / 2700Wp / Nefit gasketel 2000 voor SWW / Vermont Castings Encore
Weheat Sparrow + WH-MDC09J3E5 + ITHO AMBER 9.5. 26x245 WP Panelen. WP boiler 200L Adviseur Warmtepomponline&Fancoilonline
Ik heb naar aanleiding hiervan de leverancier van mijn screens (Verona Ritzscreens) eens gebeld en die gaf aan dat je ze met vorst, hagel en sneeuw niet naar beneden moet doen ivm schade aan de screens. Sowieso laten die dingen gewoon lucht door, dus ik kan medie isolatiewaarde niet echt voorstellen.Verwijderd schreef op woensdag 29 november 2017 @ 23:40:
[...]
Hier ben ik heel benieuwd naar inderdaad; een kennis met natuurkundig inzicht gaf aan dat het een fors verschil zou moeten maken i.v.m. de uitstraling. De screens zouden het verschil beperken mede doordat het een functie is die in de vierde macht door zou werken. Nog niet kunnen bevestigen maar het lijkt wel wat te schelen, zeker met mijn grote glaspartij in de erker.
Hier een paar defrosts vandaag, hij heeft eraan moeten trekken; nachtverlaging naar 17 graden maar ik kreeg visite dus uiteindelijk naar 19,5 opgestookt met ~28 graden aanvoer. Verbruik 13,5kwh, stevig maarja... het was koud, vochtig en niet geheel windstil.
3120WP Solax, 4825WP SolarEdge, Nibe S2125-8 met een VVMS320, 11,52 kWh Zendure 2400AC
Dat is zo, maar het elektriciteitsverbuik is bij de defrost laag. Over langere periode geen belangrijke facor voor de COP. Bij droog vriesweer heb je veel minder defrosts.Chris_82 schreef op donderdag 30 november 2017 @ 10:29:
[...]
Negatief (normaal)![]()
Als je een Kamstrup 302 hebt, kun je vrij makkelijk aanpassen dat de flowmeter en referentietemperatuur in de aanvoer, of in de retour zit, zodat verwarmen positief is en koelen negatief.
@Tomexergie in het monitoringoverzicht wordt vermoedelijk alleen de warmteproductie gerapporteerd. De defrosts worden (bij mij althans) in de Kamstrup ook bijgehouden in een koelenergie register. Met enkele defrosts zoals gisteren scheelt dit 5% voor de totale warmteproductie en COP.
Carboy54 schreef op donderdag 30 november 2017 @ 12:57:
@reneeke1970 inderdaad hysterese helaas 0.5 graad 230v:
[afbeelding]
Pana WH-MDC05f3e5 / 2700Wp / Nefit gasketel 2000 voor SWW / Vermont Castings Encore
Of marktplaats even in de gaten houden, heb hem destijds via coolblue tweedekansjes gekocht.blauwemac schreef op donderdag 30 november 2017 @ 13:05:
Dan misschien toch wachten tot de Tado goedkoper wordt. Vanaf 11/12 t/m 31/12 20% korting bij tado.com op de starterkits volgens het Aanbiedingen-forum van Tweakers.
[...]
Nogmaals houd wel de CONS in de gaten die ik hier eerder heb gepost.
Heeft bij mij wel een erg hoge WAF factor... stond bijna op straat toen ik de Honeywell had geplaatst zonder te communiceren
21xDMEGC 440wp (9240) ||| Pana 9j
Tja en dat met de traagheid van wp, nee dat is niks als je zonder buffer werkt.Carboy54 schreef op donderdag 30 november 2017 @ 12:57:
@reneeke1970 inderdaad hysterese helaas 0.5 graad 230v:
[afbeelding]
Heb vanmorgen een halve graad verhoogd, wat die thermostaat eigenlijk ook doet, en dat duurde drie uur.......
Daarom is voor mij persoonlijk een constante temp het beste. De slimme thermostaat houd hem met CV ketel perfect op temp.
Als ik vervangend iets nodig heb, word het een 0.1 thermostaat die vanuit buffer circulatie aanstuurt.
Wp draait gewoon over buffer, geen omkijken naar....
1 PVoutput . Dongen NB
Verwijderd
1. straling
2. geleiding
3. convectie
Straling heeft geen materie nodig, stilstaande lucht of zelfs vacuum heeft daar geen invloed op, reflectie daarentegen wel.
[ Voor 62% gewijzigd door Verwijderd op 30-11-2017 13:22 ]
Ik zie hetzelfde bij mij thuis de afgelopen maand. Deels kan ik het verklaren trouwens. Ik zie gelukkig over het algemeen wel een directe relatie tussen graaddagen en kwh/Graaddag.Verwijderd schreef op donderdag 30 november 2017 @ 11:00:
@mkleinman Hoe moeilijk/onmogelijk kan het zijn, 2 maal 2 dagen in dezelfde maand welke per saldo nauwelijks afwijken, 8.5/2C en 8.3/2C, maar een 'giga' verbruiksverschil laten zien:
Datum PV kWh dagT kWh/gd
11/07/17 4.11 10.89 3.3 0.694
11/12/17 2.18 13.30 5.2 0.964
------
11/28/17 2.09 17.03 5.4 1.252
11/29/17 0.88 20.18 2.9 1.253
Mijn tabel van november ( gesorteerd op graaddagen! )

Edit:
Erbij gezet dat tabel gesorteerd is op graaddagen en niet op datum!
[ Voor 6% gewijzigd door mkleinman op 30-11-2017 13:33 ]
Duurzame nerd. Veel comfort en weinig verbruiken. Zuinig aan doen voor de toekomst.
Je had je pompsnelheid toch weer naar 3 gezet? Of toch weer terug naar 6mkleinman schreef op donderdag 30 november 2017 @ 13:27:
[...]
Ik zie hetzelfde bij mij thuis de afgelopen maand. Deels kan ik het verklaren trouwens. Ik zie gelukkig over het algemeen wel een directe relatie tussen graaddagen en kwh/Graaddag.
Mijn tabel van november:
[afbeelding]
21xDMEGC 440wp (9240) ||| Pana 9j
Ik heb de tabel gesorteerd op graaddagen dat maakt het verwarrende denk ikDaannn1987 schreef op donderdag 30 november 2017 @ 13:31:
[...]
Je had je pompsnelheid toch weer naar 3 gezet? Of toch weer terug naar 6
Edit: Ook toegevoegd aan posting!
[ Voor 5% gewijzigd door mkleinman op 30-11-2017 13:33 ]
Duurzame nerd. Veel comfort en weinig verbruiken. Zuinig aan doen voor de toekomst.
Ah crap je hebt gelijkmkleinman schreef op donderdag 30 november 2017 @ 13:32:
[...]
Ik heb de tabel gesorteerd op graaddagen dat maakt het verwarrende denk ik. Ik heb 27-11 de pompsnelheid terug gezet van 6 naar 4.
Edit: Ook toegevoegd aan posting!
21xDMEGC 440wp (9240) ||| Pana 9j
Met andere woorden, wat zijn de meest voorkomende "fouten" die gemaakt worden en je mag verwachten? Ik heb al gevraagd een spirotech filter en een ontluchter te plaatsen in het systeem. Ook gaan ze een afsluiters plaatsen in de aanvoer en retour van de ELGA.
Ga er van uit dat het goed komt maar vind het lastig om te zien of er "imperfecties" in zitten.
wat ik ervan begrijp is dat de instelling "proportionele bandbreedte" verantwoordelijk is voor de (in mijn geval) ongewenste schakelingen. Standaard staat deze op 1.5c Wanneer de gemeten temperatuur buiten de 1.5c van de gevraagde ligt is hij gewoon aan. Komt de temperatuur daar binnen gaat hij de minimale schakelingen doorvoeren, waarschijnlijk om overshoot te voorkomen.
Ik zou graag een thermostaat hebben die dat dus niet doet en gewoon op hysterese regelt.
All electric! 8500Wp / Vaillant l/w 7kW / 2x Daikin l/l 2.5kW / Atlantic 200l / Nexus 20kWh / Victron 32kWh
Wat voor CV ketel heb je? In elk geval moeten er twee afsluiters bij je ELGA komen, moet er een terugslagklep bij je ELGA komen en eentje bij je ketel.Bigg Balls schreef op donderdag 30 november 2017 @ 13:54:
De installateur van onze woning gaat bij ons een ELGA installeren, nu gaat hij het echter voor de eerste keer doen (ze hebben wel een cursus gehad van Techneco). Waar moet ik op letten om te zien dat ze het goed gedaan hebben?
Met andere woorden, wat zijn de meest voorkomende "fouten" die gemaakt worden en je mag verwachten? Ik heb al gevraagd een spirotech filter en een ontluchter te plaatsen in het systeem. Ook gaan ze een afsluiters plaatsen in de aanvoer en retour van de ELGA.
Ga er van uit dat het goed komt maar vind het lastig om te zien of er "imperfecties" in zitten.
Afhankelijk van keteltype moeten ze OF in de aanvoer OF in de retour.
Verder is een spirotap handig, die zit bij mij bij de CV ketel.
Duurzame nerd. Veel comfort en weinig verbruiken. Zuinig aan doen voor de toekomst.
Die terugslagklep wordt die wel eens vergeten of is dat echt een vereiste en werkt het niet zonder?
Bruikbaar voor de Elga? Zelfde mogelijkheden als de Touch?Carboy54 schreef op donderdag 30 november 2017 @ 12:57:
@reneeke1970 inderdaad hysterese helaas 0.5 graad 230v:
[afbeelding]
Weheat Sparrow + WH-MDC09J3E5 + ITHO AMBER 9.5. 26x245 WP Panelen. WP boiler 200L Adviseur Warmtepomponline&Fancoilonline
- Dipswitches Elga: Origineel, op B8 na, zodat hij onder de 4 graden wel blijft werken (had ik al eerder gedaan).
- Max. aanvoertemperatuur Calenta 52 graden (was 75....)
- WAR op de Honeywell aan.
- Stooklijn Honeywell 10.
- Ruimtecompensatie Honeywell aan.
Zijn er nog andere aanpassingen die ik door zou kunnen/moeten voeren? Ik heb ook de boel maar eens bijgevuld en ontlucht, wat ook wel nodig was. Er was 1 radiator die al een tijdje kabbelde (maar wel goed warm werd), maar waar een hoop lucht in zat. Inmiddels de boel weer mooi op 1,7 bar en ontlucht, dus hopelijk scheelt dat ook weer wat.
Edit: Ik zie nu een Ta van 29, Tr van 27 en een gevraagde Ta van 34 in de installateursinstellingen van Honeywell staan. Zou de Elga dan niet op moeten gaan toeren om de Ta op 34 te krijgen? Hij trekt nu volgens Domoticz 480 watt, dus dan lijkt het me dat hij nog wel wat over heeft. Of kijk ik nu naar gegevens op de Honeywell die niet kloppen/relevant zijn?
[ Voor 20% gewijzigd door Aziraphale op 30-11-2017 15:24 ]
3120WP Solax, 4825WP SolarEdge, Nibe S2125-8 met een VVMS320, 11,52 kWh Zendure 2400AC

De pieken tot 1500W treden op bij optoeren van de buitenunit. Heel erg veel onderbrekingen terwijl de thermostaat heel traag is, dus niet veroorzaakt door ruimteregeling.
Hebben andere Elga bezitters dit ook?
Denk dat die onderbrekingen defrosts zijn. Vanmorgen had ik voor het eerst de ELGA voor een lange tijd in vrijwel vollast en zag dezelfde onderbrekingen wat defrosts waren.Tomexergie schreef op donderdag 30 november 2017 @ 14:13:
Is dit normaal voor de Elga?
[afbeelding]
De pieken tot 1500W treden op bij optoeren van de buitenunit. Heel erg veel onderbrekingen terwijl de thermostaat heel traag is, dus niet veroorzaakt door ruimteregeling.
Hebben andere Elga bezitters dit ook?
Die pieken van 1500 icm de Toshiba herken ik niet maar is volgens mij Carrier specifiek.
21xDMEGC 440wp (9240) ||| Pana 9j
Elga met Toshiba buitenunit. Het zijn wel heel korte Defrosts, een beetje veel naar mijn gevoel. Ik zie forumleden die juichen al ze 2 defrosts meten.Daannn1987 schreef op donderdag 30 november 2017 @ 14:17:
[...]
Denk dat die onderbrekingen defrosts zijn. Vanmorgen had ik voor het eerst de ELGA voor een lange tijd in vrijwel vollast en zag dezelfde onderbrekingen wat defrosts waren.
Die pieken van 1500 icm de Toshiba herken ik niet maar is volgens mij Carrier specifiek.
Ja wat ik probeerde te zeggen is dat in vollast, er naar mijn idee veel meer defrosts zijn dan in lagere lasten. ik denk dat @mkleinman dit wel kan beamen.Tomexergie schreef op donderdag 30 november 2017 @ 14:23:
[...]
Elga met Toshiba buitenunit. Het zijn wel heel korte Defrosts, een beetje veel naar mijn gevoel. Ik zie forumleden die juichen al ze 2 defrosts meten.
21xDMEGC 440wp (9240) ||| Pana 9j
Weheat Sparrow + WH-MDC09J3E5 + ITHO AMBER 9.5. 26x245 WP Panelen. WP boiler 200L Adviseur Warmtepomponline&Fancoilonline
Misschien maar een Sonoff TH16 bestellen voor een tientje....
All electric! 8500Wp / Vaillant l/w 7kW / 2x Daikin l/l 2.5kW / Atlantic 200l / Nexus 20kWh / Victron 32kWh
1500w pieken niet (heb een toshiba), maar 1000w runs en defrosts om het uur ongeveer zie ik bij mij ook wel bij wat lagere temperaturen zoals afgelopen dagen. duurt ongeveer 10-15 min voor de Ta weer op 40c staat.Tomexergie schreef op donderdag 30 november 2017 @ 14:13:
Is dit normaal voor de Elga?
[afbeelding]
De pieken tot 1500W treden op bij optoeren van de buitenunit. Heel erg veel onderbrekingen terwijl de thermostaat heel traag is, dus niet veroorzaakt door ruimteregeling.
Hebben andere Elga bezitters dit ook?
ELGA staat bij mij op radiatoren laag, pomp op 2.
wellicht kan een boilerinjectie hier bij helpen.
BTW, kamertemp lijdt er niet onder trouwens.
[ Voor 6% gewijzigd door amarkest op 30-11-2017 14:49 ]
Vannacht had ik ook een piek van 1300 watt, geen idee waaromTomexergie schreef op donderdag 30 november 2017 @ 14:13:
Is dit normaal voor de Elga?
[afbeelding]
De pieken tot 1500W treden op bij optoeren van de buitenunit. Heel erg veel onderbrekingen terwijl de thermostaat heel traag is, dus niet veroorzaakt door ruimteregeling.
Hebben andere Elga bezitters dit ook?
Het probleem is dat dat ding(Toshiba) bij 1500W even veel herrie maakt waardoor mijn huisgenote wakker wordt en dat heeft ze voor het duurzaamheids ideaal niet over.Beginner schreef op donderdag 30 november 2017 @ 14:58:
@amarkest Bij mij is een piek gemeten van 1598,83 Watt gisteren, Toshiba. Af en toe zo'n uitschieter zou best kunnen dus. Ik weet ook niet hoe nauwkeurig de Fibaro stekker meet.
Als dat zo blijft gaat Elga de deur uit en installeer ik een geluidsarme Daikin of Pana. Zolang de subsidie er is kan ik tegen relatief lage kosten vervangen. Eerst nog maar even met Techneco aan de slag.
1. Kun je op een Panasonic uitlezen wat z'n setpoint is? Als in, wat vind hij wat hij nu zou *moeten* maken, ipv wat er uit komt? In het 'check' menu, zie ik alleen Ta/Tr/COP/total KWH/days running.
2. Is hij op een of andere manier uit te lezen met iets? zodat ik data kan graphen (influxdb/grafana/python scriptjes) (heb er nu 1wire sensors aangeplakt)
3. Kan ik een externe pomp aansturen op de timer van de warmtepomp?
4. Is de flow uit te lezen in een menuutje? De grafiek in de handleiding voor wat betreft pompsnelheid is me totaal nietszeggend.
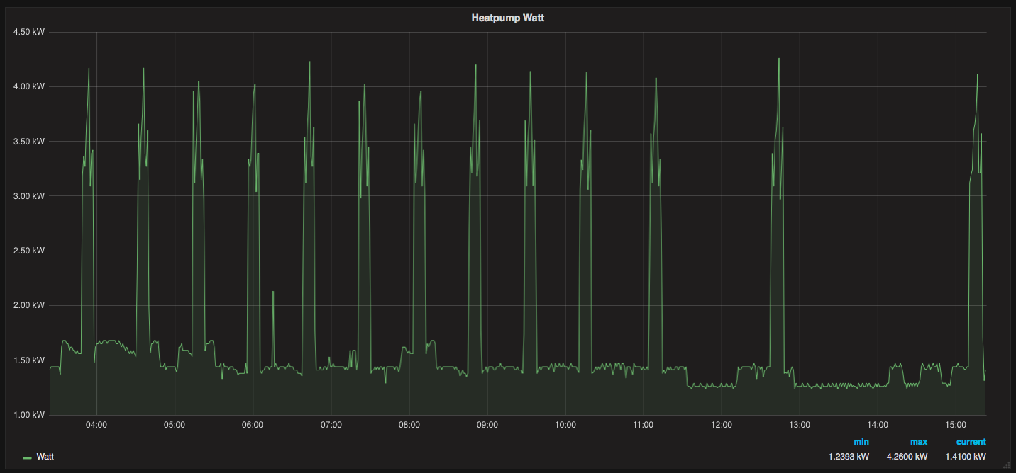
Ik heb nog niet echt een idee van wat mijn vollast deellast is, maar dit is een plaatje van wat ik aan stroom gebruik voor mijn 6kw panasonic. Ik ben nog volop aan het inregelen, dus betrouwbaar zal het vast niet zijn, maar wellicht geeft het een idee:Rhaelak schreef op donderdag 30 november 2017 @ 15:21:
Weet iemand of er gegevens zijn van de Panasonic 5 kw en 6 kW in deellast? Ik weet haast zeker dat ze in deellast dezelfde prestatie hebben maar zou het bevestigd zien worden.
24 uur grafiek, iedere minuut count ik de s0 pulses en bereken ik watt, je ziet ook de defrosts. Heb de 2 groepen doorgelust in de panasonic, dus heater & compressor gebruik is gecombineerd.
[ Voor 13% gewijzigd door maartenmoerman op 30-11-2017 15:26 ]
welke herrie heb je last van? buiten of binnen?Tomexergie schreef op donderdag 30 november 2017 @ 15:18:
[...]
Het probleem is dat dat ding(Toshiba) bij 1500W even veel herrie maakt waardoor mijn huisgenote wakker wordt en dat heeft ze voor het duurzaamheids ideaal niet over.
Als dat zo blijft gaat Elga de deur uit en installeer ik een geluidsarme Daikin of Pana. Zolang de subsidie er is kan ik tegen relatief lage kosten vervangen. Eerst nog maar even met Techneco aan de slag.
Ik twijfel tussen de 5 en 6 KW variant namelijk.
Klopt, ik zie in vollast meer defrosts dan wanneer de buitenunit rustig aan doet. Vandaag tot nu toe 8 defrosts.Daannn1987 schreef op donderdag 30 november 2017 @ 14:25:
[...]
Ja wat ik probeerde te zeggen is dat in vollast, er naar mijn idee veel meer defrosts zijn dan in lagere lasten. ik denk dat @mkleinman dit wel kan beamen.
Duurzame nerd. Veel comfort en weinig verbruiken. Zuinig aan doen voor de toekomst.
Het komt van buiten, refecteert tegen de dakgoot denk ik. Slaapkamer ramen dicht. HR++ glas met een ventilatie klep. Je hoort echt het hoge geluid van de compressor. Ik heb ook een Daikin L/L van 500W. Die wil bij opstarten ook wel eens doorschieten naar 900W. Maar dan hoor ik hoofdzakelijk de ventilator en een beetje compressor die gemakkelijker is weg te dempen.amarkest schreef op donderdag 30 november 2017 @ 15:32:
[...]
welke herrie heb je last van? buiten of binnen?
Om de Elga/Toshiba heb ik een "voorlopige" kast gebouwd met zwaar rubber bekleed. Anders was het helemaal geen doen.
Als ik mijn COP uitlees met zo'n 1400watt verbruik, zit hij zo rond de 5.0/5.1. Is dat wat je zoekt?Rhaelak schreef op donderdag 30 november 2017 @ 15:37:
@maartenmoerman Ik bedoelde de COP in deellast van de 5 en 6 KW. Volgens mij hebben ze dezelfde compressor, verdamper, condensor en koudemiddel inhoud.
Ik twijfel tussen de 5 en 6 KW variant namelijk.
Helaas, de 5 is een buitenbeentje, 6 en 9 is dezelfde in begrensde vormRhaelak schreef op donderdag 30 november 2017 @ 15:37:
@maartenmoerman Ik bedoelde de COP in deellast van de 5 en 6 KW. Volgens mij hebben ze dezelfde compressor, verdamper, condensor en koudemiddel inhoud.
Ik twijfel tussen de 5 en 6 KW variant namelijk.
1 PVoutput . Dongen NB

Dat zijn 3 defrosts bij mij afgelopen nacht. Bij een andere defrost zie ik vlak erna dat de ELGA kort 1750W verbruikt om daarna terug te vallen op zijn normale verbruik.
Buitentemperatuur was vannacht rond de 2 graden. ELGA deed het verder prima! 6,6kWh voor vandaag tot nu toe. COP 5,3 tot nu toe ( momentaan )
Duurzame nerd. Veel comfort en weinig verbruiken. Zuinig aan doen voor de toekomst.
Om de 45 min ontdooien met element 4000 watt?maartenmoerman schreef op donderdag 30 november 2017 @ 15:24:
[...]
Ik heb nog niet echt een idee van wat mijn vollast deellast is, maar dit is een plaatje van wat ik aan stroom gebruik voor mijn 6kw panasonic. Ik ben nog volop aan het inregelen, dus betrouwbaar zal het vast niet zijn, maar wellicht geeft het een idee:
24 uur grafiek, iedere minuut count ik de s0 pulses en bereken ik watt, je ziet ook de defrosts. Heb de 2 groepen doorgelust in de panasonic, dus heater & compressor gebruik is gecombineerd.
[afbeelding]
Mijne draait continu 1200 watt 45 Hz, de derde trap komt pas vrij rond vriespunt, dan word ie 1500/1600 watt
1 PVoutput . Dongen NB
Verwijderd
Flow 800 om 900 en Ta=35-Tr=31 om Ta=34.55-Tr=31. Beide kosten 3.64kWh volgens http://www.zonnecollector-info.nl/deltat.php
Lagere Ta t.o.v. buitenT wellicht minder kans op defrosts of ???
Ik snap wat je bedoeld, maar bij mij staat ie beneden naast de voordeur. We horen 'm binnen niet. Ik hoorde laatst iemand zeggen dat Steenwol dit soort geluid heel goed absorbeerd. Kost niet veel en is het proberen waard om dat in mn eigengemaakte Climeleon te doen. Tevens een testplaat met steenwol tegen de muur aan de achterkant vd Toshiba lijkt me ook niet te veel werk.Tomexergie schreef op donderdag 30 november 2017 @ 15:42:
[...]
Het komt van buiten, refecteert tegen de dakgoot denk ik. Slaapkamer ramen dicht. HR++ glas met een ventilatie klep. Je hoort echt het hoge geluid van de compressor. Ik heb ook een Daikin L/L van 500W. Die wil bij opstarten ook wel eens doorschieten naar 900W. Maar dan hoor ik hoofdzakelijk de ventilator en een beetje compressor die gemakkelijker is weg te dempen.
Om de Elga/Toshiba heb ik een "voorlopige" kast gebouwd met zwaar rubber bekleed. Anders was het helemaal geen doen.
Maakt geen ruk uit want ik heb maar één Ontdooi moment gehad vandaag.Verwijderd schreef op donderdag 30 november 2017 @ 16:27:
Wat is wijsheid ?
Flow 800 om 900 en Ta=35-Tr=31 om Ta=34.55-Tr=31. Beide kosten 3.64kWh volgens http://www.zonnecollector-info.nl/deltat.php
Lagere Ta t.o.v. buitenT wellicht minder kans op defrosts of ???
1 PVoutput . Dongen NB
2!reneeke1970 schreef op donderdag 30 november 2017 @ 16:46:
[...]
Maakt geen ruk uit want ik heb maar één Ontdooi moment gehad vandaag.
Maar jij hebt hem ook meerdere keren uit voor een uur, dan kan hij ontdooien.
Noord-Oost-Zuid-West 11640Wp Totaal Live, Netduino advanced pv logging
Vandaag toch wel heel wat draai uurtjes hoor. Maar het scheelt zeker dat hij telkens pauze houd zodra buffer op temperatuur is .misschien een onbewezen voordeel?Rol-Co schreef op donderdag 30 november 2017 @ 17:43:
[...]
2!
Maar jij hebt hem ook meerdere keren uit voor een uur, dan kan hij ontdooien.
In mijn geheugen ben ik vorig jaar ook niet veel hoger dan een keer of zes gekomen op een mistige dag.
1 PVoutput . Dongen NB
Bedankt voor de tip. Je hoort veel compressor geluid uit de open delen van de omkasting. Ik heb de bovenkant nu helemaal afgedekt in mijn proefopstelling en hoop dat dat reduceert. Als ik de optimale geluidsafscherming heb, dan ga ik het netjes met watervaste materialen namaken.amarkest schreef op donderdag 30 november 2017 @ 16:42:
[...]
Ik snap wat je bedoeld, maar bij mij staat ie beneden naast de voordeur. We horen 'm binnen niet. Ik hoorde laatst iemand zeggen dat Steenwol dit soort geluid heel goed absorbeerd. Kost niet veel en is het proberen waard om dat in mn eigengemaakte Climeleon te doen. Tevens een testplaat met steenwol tegen de muur aan de achterkant vd Toshiba lijkt me ook niet te veel werk.
Misschien heb ik een afwijkende Toshiba, maar mijn Daikin maakt veel meer een ventilator geluid en de compressor meer op de achtergrond. Geruis van ventilatoren is veel minder storend dan het penitrante geronk van de compressor met 50-400 Hz heeft een golflengte 0,5-2 meter moeilijk te dempen.
kWh elektr
KWh warmte
Type warmtemeter(zie tabel)
Niveau CV installatie(schatting) b.v. T2=36 (Bij 2 C buiten ongeveer 36C aanvoer temp CV.
Uiteraard nieuwe deelnemers zijn welkom.
Met PM doorgeven s.v.p. om forum niet te belasten.
Ik hoor mn aan de achterkant dat geluid. Vandaar een testscherm met steenwol aan de muur tbv absorbtieTomexergie schreef op donderdag 30 november 2017 @ 18:18:
[...]
Bedankt voor de tip. Je hoort veel compressor geluid uit de open delen van de omkasting.
- Inhoud woning 670m3.
- BG en 1e verdieping voorzien van LTV vloerverwarming/koeling. De twijfel was er nog om geen vloerverwarming toe te passen op de verdieping maar dan zou je niet kunnen koelen, wat hier wel als prettig wordt ervaren in het topic
- 2e verdieping geen verwarming.
- inpandige garage ook voorzien van vloerverwarmingsleidingen, maar dan minder.
- WTW ventilatiesysteem
- 1 Badkamer met (normale) douche en 1 persoons bad
- Keuken met boiler (quooker)
Mijn verwachting is dat de WP met name voor de BG en badkamer gebruikt zal worden.
De twijfel was er tussen een WP met bron of een L/W WP, gezien het 'installatiegemak' van een L/W Warmtepomp kiezen we hiervoor. Ik ging zelf uit van een Techneco Loria 6006 of 6008 of gelijkwaardig met geïntegreerd boilervat van 190L. Wij zijn beiden geen lange douchers, en naar wat ik gelezen heb moet je niet overdimensioneren. Losse 300L boilervat zou nog kunnen. Tevens hebben wij de thermostaat nooit hoog staan in huis, en zullen we in de woonkamer nog een losse houtkachel (met buitenaanzuiging) plaatsen van 5kw.
Nu is mij het volgende geoffreerd door een installateur, en ik schrok nogal
- Een Mitsubishi Mr Slim Zubadan Inverter WP (type staat er niet bij)
- 500L boiler (!?)
- Atag Descale 20 waterontharder
- Brink Renovent Excellent 400 WTW (kan hier buiten beschouwing gelaten worden, in de EPC berekening werd met een Zehnder WHR 950 gerekend)
In de EPC berekening werd gerekend met een Fujitsu Waterstage WC06 i.c.m. losse boiler WAH200a. Zelf vergelijk ik deze met een Techneco Loria 6006 of 6008.
Mijn vraag op bovenstaand is, die Mitsu WP icm en 500Liter boiler, dat is toch veel te gek?
Erg handig ook de warmtemeter direkt uit te kunnen lezen
- verwarmen op thermostaat: geen succes, en teveel lawaai Ta 34 graden. Popg: 600 - 850 watt
- verwarmen op watertemperatuur bij 980 l/h en Ta 30 graden, Popg: 504 watt, te lage deltaT en dus cop.
- verwarmen op watertemperatuur bij 844 l/h en Ta 30 graden, Popg: 503 watt, hogere deltaT en dus betere cop.
Edit: en zo blijven we bezig...
[ Voor 3% gewijzigd door AUijtdehaag op 30-11-2017 19:15 ]
Check, die heb ik ook! al ging het vanmiddag, toen mijn vrouw ook van huis was gedurende 4 uur op 900 watt zonder stop/piekTomexergie schreef op donderdag 30 november 2017 @ 14:13:
Is dit normaal voor de Elga?
[afbeelding]
De pieken tot 1500W treden op bij optoeren van de buitenunit. Heel erg veel onderbrekingen terwijl de thermostaat heel traag is, dus niet veroorzaakt door ruimteregeling.
Hebben andere Elga bezitters dit ook?
amarkest schreef op donderdag 30 november 2017 @ 18:28:
[...]
Ik hoor mn aan de achterkant dat geluid. Vandaar een testscherm met steenwol aan de muur tbv absorbtie
Pana WH-MDC05f3e5 / 2700Wp / Nefit gasketel 2000 voor SWW / Vermont Castings Encore
Misschien een aparte draad beginnen met geluidsombouwselskastenAUijtdehaag schreef op donderdag 30 november 2017 @ 19:29:
@blauwemac
ik heb deze zitten in mijn uitblaasgeluidsdemper.
Foto perhaps?
zonneboiler, pelletkachel, 36 panels, Atlantic Wpb, pana 5 Kw H, Heishamon, Domoticz, Grafana, Solarmeters, PVO: https://pvoutput.org/list.jsp?id=15321&sid=19520
Dat lijkt me wel wat! Ik ben naarstig op zoek naar manieren om mijn Ecodan wat stiller te krijgen. Ik heb vandaag wat platen glaswol 8cm tegen de muur die ca 30-40cm achter de unit staat te plaatsen en ik moet zeggen dat dat al aardig wat scheelt in reflecterend geluid (was enkel als test). Ik wil hem echter nog meer dempen want op vol vermogen is het echt best veel herrie (vind ik).Dylantje2 schreef op donderdag 30 november 2017 @ 19:31:
[...]
Misschien een aparte draad beginnen met geluidsombouwselskasten
Foto perhaps?
mm hij werkt.AUijtdehaag schreef op donderdag 30 november 2017 @ 19:34:
@Dylantje2
Verdient niet de schoonheidsprijs nog, maar hier is ie.
(WP in het schuurtje)
En 1 je hebt het goede plaatmateriaal gebruikt!!!
Zorg dat je kopsekanten schildert met goede donkere verf...
En ik zou er een soort zeefgaas voor maken.
En misschien een gaatjes plaat met daarop weer isolatie zoveel mogelijk absorberen!!
En ik kan je zijkant niet zien.
Zorg dat er van achter lucht in kan [ gaten boren ] je hebt stroming nodig
zonneboiler, pelletkachel, 36 panels, Atlantic Wpb, pana 5 Kw H, Heishamon, Domoticz, Grafana, Solarmeters, PVO: https://pvoutput.org/list.jsp?id=15321&sid=19520
Do not use glaswolgodfriedd schreef op donderdag 30 november 2017 @ 19:34:
[...]
Dat lijkt me wel wat! Ik ben naarstig op zoek naar manieren om mijn Ecodan wat stiller te krijgen. Ik heb vandaag wat platen glaswol 8cm tegen de muur die ca 30-40cm achter de unit staat te plaatsen en ik moet zeggen dat dat al aardig wat scheelt in reflecterend geluid (was enkel als test). Ik wil hem echter nog meer dempen want op vol vermogen is het echt best veel herrie (vind ik).
Loopt vol vocht en dan is je isowaarde om zeep.
En rot het ..
En wat als die vezels door je pomp vliegen....
zonneboiler, pelletkachel, 36 panels, Atlantic Wpb, pana 5 Kw H, Heishamon, Domoticz, Grafana, Solarmeters, PVO: https://pvoutput.org/list.jsp?id=15321&sid=19520
Is dus enkel uitblaasdemper (2x zo groot, dan uitblaas WP)(WP in het schuurtje)
Komt ook nog een kast overheen met lamellen. Als de lente begint...
Zet jij effe een topic op, over geluids kasten DIY ?
[ Voor 13% gewijzigd door AUijtdehaag op 30-11-2017 19:43 ]
Ietsje zuiniger dan 2014, 15% t.o.v. 2015, en zeker 30% ten opzichte van 2016.
Wat ook al blijkt is dat 2017 idioot warm is tot op heden. 2264 graaddagen tot nu toe. Vorig jaar hadden we in totaal 2870 graaddagen. Ik verwacht niet dat we nog 600 graaddagen gaan krijgen in december.
Duurzame nerd. Veel comfort en weinig verbruiken. Zuinig aan doen voor de toekomst.
Sommige Ecodans maken veel lawaai als er te weinig koudemiddel in zit.godfriedd schreef op donderdag 30 november 2017 @ 19:34:
[...]
Dat lijkt me wel wat! Ik ben naarstig op zoek naar manieren om mijn Ecodan wat stiller te krijgen. Ik heb vandaag wat platen glaswol 8cm tegen de muur die ca 30-40cm achter de unit staat te plaatsen en ik moet zeggen dat dat al aardig wat scheelt in reflecterend geluid (was enkel als test). Ik wil hem echter nog meer dempen want op vol vermogen is het echt best veel herrie (vind ik).
Maar wat is veel, wat is weinig en wat is herrie......
Paar dagen op de post wachten.....
1 PVoutput . Dongen NB
Zie ook het DBE topic! Je kan als controller een Velleman 137 gebruiken. ( https://www.velleman.eu/p...ntry=nl&lang=nl&id=366742 )reneeke1970 schreef op donderdag 30 november 2017 @ 19:56:
Zo.... Wat comfort speed kan, dat kan ik ook. Bij Conrad om te testen eens drie ventilators besteld van 80×80×25 mm, verplaatsen 26 kuub met tien decibel, eens kijken wat ik daarmee kan.
Paar dagen op de post wachten.....
Grote probleem blijft haren in de ventilatoren.
[ Voor 4% gewijzigd door mkleinman op 30-11-2017 20:00 ]
Duurzame nerd. Veel comfort en weinig verbruiken. Zuinig aan doen voor de toekomst.
Ziet er niet verkeerd uit. wat heb je aan de andere kant aan geluidsdemping gedaan?AUijtdehaag schreef op donderdag 30 november 2017 @ 19:34:
@Dylantje2
Verdient niet de schoonheidsprijs nog, maar hier is ie.
(WP in het schuurtje)
hoeft niet. steenwol absorbtiescherm op zo'n 40-50cm schijnt te werken. moet wel wat hoger en breder zijn dan de buitenunit. kost geen drol dus is proberen waard.AUijtdehaag schreef op donderdag 30 november 2017 @ 20:01:
@amarkest
Nog niks, is een losstaand schuurtje (van het huis)
Maar zal wellicht nog meer schelen. Maar moet niet ten koste gaan van de aanzuig.
Verwijderd
Wel appels met appels toch ?mkleinman schreef op donderdag 30 november 2017 @ 19:54:
Dit wordt een recordmaand qua zuinigheid. De teller zal nog iets op lopen maar dit wordt ongeveer 210kWh deze maand met 300 en een beetje graaddagen.
Ietsje zuiniger dan 2014, 15% t.o.v. 2015, en zeker 30% ten opzichte van 2016.
Wat ook al blijkt is dat 2017 idioot warm is tot op heden. 2264 graaddagen tot nu toe. Vorig jaar hadden we in totaal 2870 graaddagen. Ik verwacht niet dat we nog 600 graaddagen gaan krijgen in december.
01-01 - 29-11 2016 2361
01-01 - 29-11 2017 2220
Verwijderd
Om die reden, actief stof/haren verplaatsen, luchtwegen, is het allemaal wel zo'n strak plan ?mkleinman schreef op donderdag 30 november 2017 @ 19:59:
[...]
Zie ook het DBE topic! Je kan als controller een Velleman 137 gebruiken. ( https://www.velleman.eu/p...ntry=nl&lang=nl&id=366742 )
Grote probleem blijft haren in de ventilatoren.
Dat probeer ik idd. Alleen als december heel erg koud is met 600 graaddagen of meer komt hij in de buurt van 2016.Verwijderd schreef op donderdag 30 november 2017 @ 20:05:
[...]
Wel appels met appels toch ?
01-01 - 29-11 2016 2361
01-01 - 29-11 2017 2220
om die reden hang ik een extra grote radiator op in de slaapkamer van mijn zoon. DBE is leuk maar storingsgevoelig.Verwijderd schreef op donderdag 30 november 2017 @ 20:09:
[...]
Om die reden, actief stof/haren verplaatsen, luchtwegen, is het allemaal wel zo'n strak plan ?
wel beetje offtopic
[ Voor 36% gewijzigd door mkleinman op 30-11-2017 20:10 ]
Duurzame nerd. Veel comfort en weinig verbruiken. Zuinig aan doen voor de toekomst.
Verwijderd
12-16 was gemidd 4.7C terwijl normaal gemiddelde december 3.7C is. Dus wie weet ? Forecast overigens is 4.3C. Zoals altijd, het kan vriezen en het kan dooien.mkleinman schreef op donderdag 30 november 2017 @ 20:09:
[...]
Dat probeer ik idd. Alleen als december heel erg koud is met 600 graaddagen of meer komt hij in de buurt van 2016.
[...]
om die reden hang ik een extra grote radiator op in de slaapkamer van mijn zoon. DBE is leuk maar storingsgevoelig.
wel beetje offtopic
welke dikte foam heb je gebruikt? ik zie er wel wat in. nl als horizontale lamelen in mn ombouw.AUijtdehaag schreef op donderdag 30 november 2017 @ 20:01:
@amarkest
Nog niks, is een losstaand schuurtje (van het huis)
Maar zal wellicht nog meer schelen. Maar moet niet ten koste gaan van de aanzuig.
Ik weet dat jij dat bij jou hebt ervaren, met je zelfbouw .mkleinman schreef op donderdag 30 november 2017 @ 20:09:
DBE is leuk maar storingsgevoelig.
wel beetje offtopic
Maar ik heb die ervaring hier niet, terwijl ik hier alles heb liggen eigen bouw, speedcomfort en orginele jaga DBE.
Ik denk dat het mogelijk door die kittens van jullie komt, maar om in het algemeen te gaan zeggen,dat ze storingsgevoelig zijn is naar mijn mening en ervaring overdreven.
AH das een handig ding. Zal eerst eens kijken of ik de juiste ventilators heb.mkleinman schreef op donderdag 30 november 2017 @ 19:59:
[...]
Zie ook het DBE topic! Je kan als controller een Velleman 137 gebruiken. ( https://www.velleman.eu/p...ntry=nl&lang=nl&id=366742 )
Grote probleem blijft haren in de ventilatoren.
1 PVoutput . Dongen NB
ik heb voor 3e een vast ingestelde clickson thermostaat op 25c NO besteld in chinamkleinman schreef op donderdag 30 november 2017 @ 19:59:
[...]
Zie ook het DBE topic! Je kan als controller een Velleman 137 gebruiken. ( https://www.velleman.eu/p...ntry=nl&lang=nl&id=366742 )
Grote probleem blijft haren in de ventilatoren.
mag 5A 250v schakelen dus die 100mA zal wel lukkken
38kw pv, 64kwh ev, 77kwh ev, 16kw ,12kw lg wp R290.Gasloos sinds 2018
In PC kasten draaien ze toch ook jaren lang.....Raolte schreef op donderdag 30 november 2017 @ 20:35:
[...]
Ik weet dat jij dat bij jou hebt ervaren, met je zelfbouw .
Maar ik heb die ervaring hier niet, terwijl ik hier alles heb liggen eigen bouw, speedcomfort en orginele jaga DBE.
Ik denk dat het mogelijk door die kittens van jullie komt, maar om in het algemeen te gaan zeggen,dat ze storingsgevoelig zijn is naar mijn mening en ervaring overdreven.
1 PVoutput . Dongen NB
klopt mijn DBE's draaien al vanaf 2011. Heb er onlangs 1 vervangen voor een nwe versie controller ivm WP-Ta van 26. DBEC.11.Raolte schreef op donderdag 30 november 2017 @ 20:35:
[...]
Ik weet dat jij dat bij jou hebt ervaren, met je zelfbouw .
Maar ik heb die ervaring hier niet, terwijl ik hier alles heb liggen eigen bouw, speedcomfort en orginele jaga DBE.
Ik denk dat het mogelijk door die kittens van jullie komt, maar om in het algemeen te gaan zeggen,dat ze storingsgevoelig zijn is naar mijn mening en ervaring overdreven.
25 mm, maar ook weer 2 tegen elkaar, dus 50 mm.amarkest schreef op donderdag 30 november 2017 @ 20:33:
[...]
welke dikte foam heb je gebruikt? ik zie er wel wat in. nl als horizontale lamelen in mn ombouw.
[afbeelding]
Ik zou graag een kleine toevoeging zien aan de Tabel,Tomexergie schreef op donderdag 30 november 2017 @ 18:23:
Beste Forumleden, het wordt weer tijd voor de monitoring. Dus opgeven voor de maand november:
kWh elektr
KWh warmte
Type warmtemeter(zie tabel)
Niveau CV installatie(schatting) b.v. T2=36 (Bij 2 C buiten ongeveer 36C aanvoer temp CV.
Uiteraard nieuwe deelnemers zijn welkom.
Met PM doorgeven s.v.p. om forum niet te belasten.
- Word de Defrost Energie afgetrokken van de geleverde energie?
- opgegeven Everbruik incl / excl pomp enz?
Bij mijn eigen pana word de pomp mee geteld bij het totaal verbruik.
bij mijn ouders ( 7,5kw ecodan) niet.
Bij een CV ketel kijkt de normale gebruiker ook niet naar het E verbruik van de pomp dus waarom bij een warmtepomp wel of niet?
38kw pv, 64kwh ev, 77kwh ev, 16kw ,12kw lg wp R290.Gasloos sinds 2018
1x/jaar ff afzuigen. gaat al 6 jaar goed. maar dat komt ws ook door de parketvloer.Verwijderd schreef op donderdag 30 november 2017 @ 20:09:
[...]
Om die reden, actief stof/haren verplaatsen, luchtwegen, is het allemaal wel zo'n strak plan ?
Op de één of andere manier toch bevredigend :-)
All electric! 8500Wp / Vaillant l/w 7kW / 2x Daikin l/l 2.5kW / Atlantic 200l / Nexus 20kWh / Victron 32kWh
Vermogen kun je beter te veel hebben dan te weinig. neem van mij en andere hier aan dat het opgegeven vermogen EX DEFROST + stilstand tijd. bv het gemiddeld thermisch vermogen van een 7,5KW ecodan kan met koud mistig weer ( 1 a 2c) zomaar teruglopen naar een kleine 6KW. ... als je dan ook nog SWW wil maken word dat wat krap. ik zou gaan voor een 11.2kw zubadan. heb je altijd genoeg sww en vermogen bij koud weer. is hier al meer gezegd dat ze meer lawaai kunnen gaan maken als een wp vol vermogen draait en half ingevroren is.Boeie schreef op donderdag 30 november 2017 @ 18:48:
Ik lees al enige tijd dit topic met interesse, aangezien wij een (vrijstaand) huis aan het bouwen zijn. Uitgangspunt van het huis is dat de schil goed geïsoleerd is, denk aan een kap met RC van minimaal 8, wanden 5/6, alles afgetaped, luchtdichttesten gedaan, triple glas etc. Specs van het huis zijn:
- Inhoud woning 670m3.
- BG en 1e verdieping voorzien van LTV vloerverwarming/koeling. De twijfel was er nog om geen vloerverwarming toe te passen op de verdieping maar dan zou je niet kunnen koelen, wat hier wel als prettig wordt ervaren in het topic
- 2e verdieping geen verwarming.
- inpandige garage ook voorzien van vloerverwarmingsleidingen, maar dan minder.
- WTW ventilatiesysteem
- 1 Badkamer met (normale) douche en 1 persoons bad
- Keuken met boiler (quooker)
Mijn verwachting is dat de WP met name voor de BG en badkamer gebruikt zal worden.
De twijfel was er tussen een WP met bron of een L/W WP, gezien het 'installatiegemak' van een L/W Warmtepomp kiezen we hiervoor. Ik ging zelf uit van een Techneco Loria 6006 of 6008 of gelijkwaardig met geïntegreerd boilervat van 190L. Wij zijn beiden geen lange douchers, en naar wat ik gelezen heb moet je niet overdimensioneren. Losse 300L boilervat zou nog kunnen. Tevens hebben wij de thermostaat nooit hoog staan in huis, en zullen we in de woonkamer nog een losse houtkachel (met buitenaanzuiging) plaatsen van 5kw.
Nu is mij het volgende geoffreerd door een installateur, en ik schrok nogal:
- Een Mitsubishi Mr Slim Zubadan Inverter WP (type staat er niet bij)
- 500L boiler (!?)
- Atag Descale 20 waterontharder
- Brink Renovent Excellent 400 WTW (kan hier buiten beschouwing gelaten worden, in de EPC berekening werd met een Zehnder WHR 950 gerekend)
In de EPC berekening werd gerekend met een Fujitsu Waterstage WC06 i.c.m. losse boiler WAH200a. Zelf vergelijk ik deze met een Techneco Loria 6006 of 6008.
Mijn vraag op bovenstaand is, die Mitsu WP icm en 500Liter boiler, dat is toch veel te gek?
38kw pv, 64kwh ev, 77kwh ev, 16kw ,12kw lg wp R290.Gasloos sinds 2018
Was ook enkel als testje om te kijken of (zachte) isolatie tegen een muur de reflectie van geluid beperkt. En dat blijkt wel aardig te schelen in mijn geval. Ik heb hier nog heel veel pakken Knauf acoustifit minerale wol liggen vandaar dat ik dat nu even heb gebruikt als 'proof of concept'. Is steenwol buiten te gebruiken zonder dat het gaat rotten etc? Ik zit te denken aan een soort absorptischerm eromheen waarbij ik enkel de uitblaasopening open houd. Eventueel daar nog een constructie met lamellen oid zoals @AUijtdehaag heeft gemaakt mocht dat veel schelen. Heb je toevallig een dB-meting gedaan mét en zonder die uitblaasdemper op vol vermogen?Dylantje2 schreef op donderdag 30 november 2017 @ 19:38:
[...]
Do not use glaswol
Loopt vol vocht en dan is je isowaarde om zeep.
En rot het ..
En wat als die vezels door je pomp vliegen....
3120WP Solax, 4825WP SolarEdge, Nibe S2125-8 met een VVMS320, 11,52 kWh Zendure 2400AC
ELGA/Toshiba defrost bij mij op zon 160w zonder dat de Calente wordt aangesprokenAziraphale schreef op donderdag 30 november 2017 @ 20:53:
In het kader van de discussie over defrosts: Als de Elga een defrost doet, gaat dan het stroomverbruik flink omhoog, of naar beneden? Ik zie namelijk vanavond ineens in Domoticz een daling van het verbruik van de Elga naar 37 watt, maar tegelijkertijd werden er een aantal liters gas door mijn Calenta weggewerkt.
btw duo operationmode staat uit bij mij.
als dit het gevolg is van duomode bij defrosts is dat een overweging om duomode aan te zetten
[ Voor 11% gewijzigd door amarkest op 30-11-2017 21:02 ]
Ik hoopte dat dat het was. De F-gassen monteur die hem in eerste instantie heeft neergezet vond het niet nodig hem bij te vullen ondanks dat dat wel in de installatiehandleiding staat (ik heb 30m koelleiding en de standaard vulling is voor max 10m). Ondanks dat er nu 400g is bijgevuld doet dat helaas weinig met het geluid. De herrie wordt ook wel grotendeels veroorzaakt door de ventilator heb ik het idee. Een lage bromtoon die overal doorheen dringt.flippo765 schreef op donderdag 30 november 2017 @ 19:55:
[...]
Sommige Ecodans maken veel lawaai als er te weinig koudemiddel in zit.
Maar wat is veel, wat is weinig en wat is herrie......
Mijn eigen pirmitieve iphone-app gaf aan 57dB op max vermogen op 1m van de unit (niet recht in de luchtstroming maar wel recht voor de compressor. Nu ik wat met glaswol heb zitten klooien is het in ieder geval al 50dB geworden maar dat vind ik alsnog erg veel aangezien dat geluid uren achter elkaar klinkt op koude dagen. Als je niet weet wat het is lijkt het alsof iemand in de buurt permanent met een schuurmachine aan de gang is.
Verwijderd
Ik deel je conclusie, als al die isolatiemaatregelen ed. nog niet tot een 'kleinere' WP leiden, wat dan in vredesnaam wel. 4.39kW bij -10C, je kunt dan ruim 105kW warmte per dag produceren. Als je huis volgens ontwerp gebouwd wordt, geen bouwfouten, moet dat voldoende zijn.Boeie schreef op donderdag 30 november 2017 @ 18:48:
Ik lees al enige tijd dit topic met interesse, aangezien wij een (vrijstaand) huis aan het bouwen zijn. Uitgangspunt van het huis is dat de schil goed geïsoleerd is, denk aan een kap met RC van minimaal 8, wanden 5/6, alles afgetaped, luchtdichttesten gedaan, triple glas etc. Specs van het huis zijn:
- Inhoud woning 670m3.
- BG en 1e verdieping voorzien van LTV vloerverwarming/koeling. De twijfel was er nog om geen vloerverwarming toe te passen op de verdieping maar dan zou je niet kunnen koelen, wat hier wel als prettig wordt ervaren in het topic
- 2e verdieping geen verwarming.
- inpandige garage ook voorzien van vloerverwarmingsleidingen, maar dan minder.
- WTW ventilatiesysteem
- 1 Badkamer met (normale) douche en 1 persoons bad
- Keuken met boiler (quooker)
Mijn verwachting is dat de WP met name voor de BG en badkamer gebruikt zal worden.
De twijfel was er tussen een WP met bron of een L/W WP, gezien het 'installatiegemak' van een L/W Warmtepomp kiezen we hiervoor. Ik ging zelf uit van een Techneco Loria 6006 of 6008 of gelijkwaardig met geïntegreerd boilervat van 190L. Wij zijn beiden geen lange douchers, en naar wat ik gelezen heb moet je niet overdimensioneren. Losse 300L boilervat zou nog kunnen. Tevens hebben wij de thermostaat nooit hoog staan in huis, en zullen we in de woonkamer nog een losse houtkachel (met buitenaanzuiging) plaatsen van 5kw.
Nu is mij het volgende geoffreerd door een installateur, en ik schrok nogal:
- Een Mitsubishi Mr Slim Zubadan Inverter WP (type staat er niet bij)
- 500L boiler (!?)
- Atag Descale 20 waterontharder
- Brink Renovent Excellent 400 WTW (kan hier buiten beschouwing gelaten worden, in de EPC berekening werd met een Zehnder WHR 950 gerekend)
In de EPC berekening werd gerekend met een Fujitsu Waterstage WC06 i.c.m. losse boiler WAH200a. Zelf vergelijk ik deze met een Techneco Loria 6006 of 6008.
Mijn vraag op bovenstaand is, die Mitsu WP icm en 500Liter boiler, dat is toch veel te gek?
Dit topic is gesloten.
![]()