Bosch Compress 7400i 7kW (2023) - 16x 395Wp JASolar met SolarEdge SE8K omvormer (2022)
Ik zie dat ik scherper had moeten zijnjaapzb schreef op maandag 4 november 2024 @ 19:01:
[...]
Als je aan de thermostaat draait, gaat seltemp dan ook omhoog? Of alleen selflowtemp?
"Als ik zelf de temperatuur van de thermostaatseltemp opdraai, gaat de stooklijnselflowtemp wel mee."
niet.. omdat ik snachts sowieso niet koel. Maar das natuurlijk heel eenvoudig op te lossen met HA: IF koele, dan -3 en niet +3 ...angelovds schreef op maandag 4 november 2024 @ 18:53:
[...]
Nou, dat zijn twee verschillende instellingen. Ik heb het over "verwarmen" (en ook over "koelen," in de zomer).
[...]
Ah, da's wel een interessante oplossing. Dat werkt dan natuurlijk alleen voor verwarmen, en niet voor koelen. Hoe heb je dat opgelost?
Enviline 9.0 E-S Mono + 300L buffer +HS25-6, HA + ems-esp
Vreemd! Persoonlijk vermoed ik simpelweg een bug in de software van de WP... Ik heb in dit topic verder ook nog niemand gezien die dit contact gebruikt. De meesten hier automatiseren dit soort dingen via home assistant. Ik ben bang dat dat je enige realistische optie is om dit goed werkend te krijgen. Of nog eens bij nefit langs, maar ik ben bang dat je daar niet veel nuttigs zal horen.angelovds schreef op maandag 4 november 2024 @ 19:04:
[...]
Ik zie dat ik scherper had moeten zijn
"Als ik zelf de temperatuur van de thermostaatseltemp opdraai, gaat de stooklijnselflowtemp wel mee."
Bosch Compress 7400i 7kW (2023) - 16x 395Wp JASolar met SolarEdge SE8K omvormer (2022)
Tsja, ik probeer me aan alle kanten aan de handleiding te houden, maar ik begrijp het ook niet. Het zou een bug kunnen zijn... tenzij iemand zich hier meldt die weet wat ik verkeerd doejaapzb schreef op maandag 4 november 2024 @ 22:13:
[...]
Vreemd! Persoonlijk vermoed ik simpelweg een bug in de software van de WP... Ik heb in dit topic verder ook nog niemand gezien die dit contact gebruikt. De meesten hier automatiseren dit soort dingen via home assistant. Ik ben bang dat dat je enige realistische optie is om dit goed werkend te krijgen. Of nog eens bij nefit langs, maar ik ben bang dat je daar niet veel nuttigs zal horen.
For the time being heb ik een Node Red-flow in elkaar gedraaid (ik heb geen HA) die hetzelfde doet, zoals lc8 voorstelde. Voor de liefhebber: ik haal de hoperatingstate van de EMS bridge op als msg.mode, en de huidige productie van mijn zonnepanelen als msg.solarPower. Vervolgens laat ik daar de volgende logica op los om tot een nieuwe offset te komen.
1
2
3
4
5
6
7
8
9
10
11
12
13
14
15
16
17
18
19
20
21
22
23
24
25
| const BASE_OFFSET = -2; const HEATING_INCREASE = 3; const COOLING_DECREASE = -2; const MIN_SOLAR = 500; const MAX_SOLAR = 2000; let deltaOffset = 0; if (msg.solarPower > MIN_SOLAR) { const offsetRatio = Math.min(msg.solarPower, MAX_SOLAR) / MAX_SOLAR; if (msg.mode === 'heating') { deltaOffset = HEATING_INCREASE * offsetRatio; } else if (msg.mode === 'cooling') { deltaOffset = COOLING_DECREASE * offsetRatio; } } msg.payload = { cmd: "offsettemp", data: Math.round((BASE_OFFSET + deltaOffset) * 10) / 10, hc: 1 }; return msg; |
Dit draait elk kwartier. Ik zal, zodra de zon weer schijnt, zien hoe goed het gaat.
/f/image/EeKU0WEAwOHA9gcWOOevjGab.png?f=fotoalbum_large)
/f/image/rePGldKVC63cqwrxSpYZYSs1.png?f=fotoalbum_large)
/f/image/TY1mfRayFgrQgVAUtKz68oNo.png?f=fotoalbum_large)
Als er nog informatie nodig is met betrekking tot de instellingen van de WP, geef ik die graag.
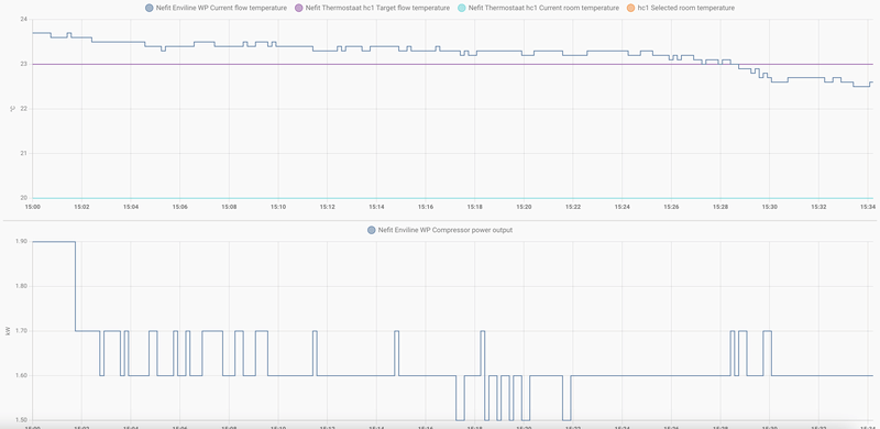
Heeft iemand een mogelijke verklaring voor dit merkwaardige beeld?
[ Voor 61% gewijzigd door Leonard Smit op 05-11-2024 10:18 ]
Ik gok defrosts voor die 5 pieken in het begin... Kun je naar de compressor activity kijken?Leonard Smit schreef op dinsdag 5 november 2024 @ 10:13:
Hallo, ik heb inmiddels met hulp van een handige student BbqKees met HomeAssistant geïnstalleerd en aan de praat gekregen. Dat is dan ook het enige goede nieuws. Want de beelden die ik zie zijn uiterst merkwaardig:
[Afbeelding]
[Afbeelding]
[Afbeelding]
Als er nog informatie nodig is met betrekking tot de instellingen van de WP, geef ik die graag.
Heeft iemand een mogelijke verklaring voor dit merkwaardige beeld?
Voor de rest lijkt dat eerste stuk mooi, ik zie de compressor omhoog en omlaag moduleren.
Verderop wat korte runs.. die mogen langer.
[ Voor 6% gewijzigd door HansRemmerswaal op 05-11-2024 11:43 ]
Nefit EnviLine A/W Split 7.0 E-S warmtepomp | Nefit HR 300 liter boiler | Nefit 50 liter buffervat | Nefit Moduline 1010H thermostaat | Home Assistant | BBQKees
Bij die kortere runs kan je zien dat de aanvoertemperatuur vrij hoog boven de streeftemperatuur blijft. Dat betekent. Je ziet ook dat in die kortere runs de compressor al op zijn laagste vermogen draait. Dat betekent dat hij op minimaal vermogen zijn warmte niet helemaal goed meer kwijt kan in de afgifte (vloeren/radiatoren). Dat is op zich geen probleem. Zeker in zo'n overgangsperiode als nu zal je dat wel veel zien. Als het straks kouder word zal je waarschijnlijk steeds langere runs zien waar de streeftemperatuur steeds beter gehaald word.Leonard Smit schreef op dinsdag 5 november 2024 @ 10:13:
Hallo, ik heb inmiddels met hulp van een handige student BbqKees met HomeAssistant geïnstalleerd en aan de praat gekregen. Dat is dan ook het enige goede nieuws. Want de beelden die ik zie zijn uiterst merkwaardig:
[Afbeelding]
[Afbeelding]
[Afbeelding]
Als er nog informatie nodig is met betrekking tot de instellingen van de WP, geef ik die graag.
Heeft iemand een mogelijke verklaring voor dit merkwaardige beeld?
Verder zie ik dat zelfs je korte runs toch al gauw een uur/ anderhalf uur lang zijn. Niet super, maar echt slecht ook niet.
Aan het begin van elke run draait de compressor sowieso altijd wat harder (zodat de olie goed verdeeld word), niks geks aan.
Verder heb je in je langere run wat pieken tussendoor, dat zijn waarschijnlijk defrosts. Je blok buiten is dan ingevroren (bij vochtige omstandigheden gebeurt dit sneller). Je warmtepomp draait dan kort zijn circuit om, waardoor de buitenunit de "warme kant" wordt, en het warme water vanuit je vloer het blok buiten weer ontdooit. Dat doet de WP ook altijd op 100% vermogen zodat hij zo snel mogelijk weer terug kan naar normaal bedrijf.
Je zegt zelf dat je "vreemd gedrag" ziet. Wat specifiek vind je hier vreemd?
Bosch Compress 7400i 7kW (2023) - 16x 395Wp JASolar met SolarEdge SE8K omvormer (2022)
[ Voor 6% gewijzigd door Leonard Smit op 05-11-2024 12:30 ]
Je set flow temperatuur is de target flow temperatuur?Leonard Smit schreef op dinsdag 5 november 2024 @ 12:27:
En verder nog aan Jaap, de retourtemperatuur is steeds ongeveer 3 graden lager dan de currentflowtemperatuur. Terwijl TC3/TC0 is ingesteld op 6. Bevestigt dit dat de WP ‘zijn warmte niet meer helemaal kwijt kan in de afgifte’?
Zoja, dan zie je dat je current flow temperature niet lager lijkt te gaan dan een graad of 32. Een stuk boven de target van een graad of 29 - 30. Dat kan er op duiden dat de retour water temperatuur te hoog is, dus niet voldoende warmte afgifte, of dat de WP niet ver genoeg kan terugmoduleren.
Als je een Buderus pomp hebt dan zou je kunnen kijken of je die iets langzamer kunt laten pompen, dan is er meer tijd voor warmte afgifte.
En soms gaat er via een badkamer design radiator te warm water terug...
[ Voor 4% gewijzigd door HansRemmerswaal op 05-11-2024 12:40 ]
Nefit EnviLine A/W Split 7.0 E-S warmtepomp | Nefit HR 300 liter boiler | Nefit 50 liter buffervat | Nefit Moduline 1010H thermostaat | Home Assistant | BBQKees
Ja, je water is bijv. 30C, als je vloer ook 30C is en de kamer is warm, dan kan je vloer de warmte niet meer kwijt in de kamer (of minder goed), met als gevolg dat je water de warmte niet meer (genoeg) kwijt kan in de vloer, waardoor je retourwatertemperatuur dus hoog word. Dat warme water gaat weer je WP in, word weer opgewarmd - maar omdat er nog veel energie in het water zit, en je compressor niet lager kan moduleren (op laagste stand zal hij altijd iets van 2kW warmte opwekken) word je aanvoertemperatuur hoger dan gewenst.Leonard Smit schreef op dinsdag 5 november 2024 @ 12:27:
En verder nog aan Jaap, de retourtemperatuur is steeds ongeveer 3 graden lager dan de currentflowtemperatuur. Terwijl TC3/TC0 is ingesteld op 6. Bevestigt dit dat de WP ‘zijn warmte niet meer helemaal kwijt kan in de afgifte’?
Je WP compenseert dit door een tijd uit te gaan om hiermee de vloer en het water tijd te geven om weer af te koelen, en vervolgens weer aan te gaan. Gemiddeld zit je dan over tijd alsnog ongeveer rond je gewenste aanvoertemperatuur.
Of anders uitgelegd: je huis heeft momenteel eigenlijk een warmtevraag van (ik zeg maar wat) 0.8kW. Dit betekent dat je 0.8kW aan warmte verliest naar buiten toe, en om je huis op een comfortable 20C te houden, moet je dus ook weer 0.8kW je huis in brengen. Maar je WP kan niet minder dan ~2kW opwekken - dat is simpelweg een fysieke limitatie van de compressor. Dus zal hij een periode aan moeten zijn, en dan een periode uit, om over die periodes gemiddeld uit te komen op die 0.8kW.
Ter illustratie, zo zag gisteren er bij mij uit:
/f/image/B1O40Yf38bFTZcdYW3p3Y3O4.png?f=fotoalbum_large)
Zelfde verhaal, vloer is warm maar er is nog wel vraag. De WP kan niet minder dan 2.9kW opwekken, dus gaat hij periodiek aan en uit.
[ Voor 18% gewijzigd door jaapzb op 05-11-2024 13:53 ]
Bosch Compress 7400i 7kW (2023) - 16x 395Wp JASolar met SolarEdge SE8K omvormer (2022)
De Buderuspomp staat tussen 1 en 2, zo gezet door de monteur van Bosch-Nefit. Waar de verwarming grotendeels via radiatoren gaat, lijkt me dat al rijkelijk laag, dus ik durf ‘m niet lager te zetten. Inderdaad heb ik een designradiator in de badkamer. Ik kan niet zien of die meteen retour gaat naar de WP, ik denk het eigenlijk niet. Valt in elk geval niets aan te doen.
@Hans en Jaap,
Bedankt.
@Allen,
hoewel ik al redelijk ben gerustgesteld, sta ik nog open voor suggesties voor optimalisatie.
[ Voor 47% gewijzigd door ZonnigY op 05-11-2024 16:10 ]
Bosch 5800i 10, vloerverwarming & fancoils, Zehnder Q600
Mijn afgifte systeem is vloerverwarming begane grond, en verder radiator op de 1e en 2e etage met een design radiator in de badkamer.Leonard Smit schreef op dinsdag 5 november 2024 @ 15:20:
@ Hans,
De Buderuspomp staat tussen 1 en 2, zo gezet door de monteur van Bosch-Nefit. Waar de verwarming grotendeels via radiatoren gaat, lijkt me dat al rijkelijk laag, dus ik durf ‘m niet lager te zetten. Inderdaad heb ik een designradiator in de badkamer. Ik kan niet zien of die meteen retour gaat naar de WP, ik denk het eigenlijk niet. Valt in elk geval niets aan te doen.
@Hans en Jaap,
Bedankt.
@Allen,
hoewel ik al redelijk ben gerustgesteld, sta ik nog open voor suggesties voor optimalisatie.
De monteur van Bosch-Nefit heeft bij mij de Buderus pomp op de laagste stand gezet omdat bij mij de retourtemperatuur te hoog was. Je kunt dit zonder problemen aanpassen, er gaat niets kapot. Maak wel eerst even een foto van de huidige instelling. Kijk het een dag of wat aan, als er geen verbetering is dan kun je de instelling terug zetten.
Ik heb op een verdeelunit temperatuur sensoren geplaatst en zag dat bij de design radiator de retourtemperatuur een stuk hoger was dan die van andere radiatoren. Deze heb ik nu een heel stuk afgeknepen.
Nefit EnviLine A/W Split 7.0 E-S warmtepomp | Nefit HR 300 liter boiler | Nefit 50 liter buffervat | Nefit Moduline 1010H thermostaat | Home Assistant | BBQKees
Hierin kun je heerlijk verdwalen met allerlei redenaties... Er zijn veel discussie over dit onderwerp te vinden. Het ene is kamp "pomp lager" en het andere is kamp "pomp hoger".ZonnigY schreef op dinsdag 5 november 2024 @ 16:08:
Ik zou in het geval van @Leonard Smit juist overwegen om de Buderus hoger in te stellen. Een hogere flow is toch een lagere aanvoertemperatuur die dichterbij de gewenste aanvoertemperatuur komt? Waar zit de denkfout?
Stel je zet de pomp op snelheid "super max", waarbij elke waterdruppel binnen een seconde rond is. Dan is er geen tijd voor warmte afgifte.
Stel je zet de pomp op snelheid "druppelen", dan is er maximale tijd voor de warmte afgifte.
Maar voor de warmtewisselaar in de WP is het weer een ander verhaal, daar wil je graag elke joule warmte energie 1:1 aanvullen. Daar wil je dan weer een hoge flow, dus standje "super max".
De juiste instelling voor jouw installatie? Er zitten 3 standen op die WILO pomp, gewoon uitproberen.
Nefit EnviLine A/W Split 7.0 E-S warmtepomp | Nefit HR 300 liter boiler | Nefit 50 liter buffervat | Nefit Moduline 1010H thermostaat | Home Assistant | BBQKees
Bosch 5800i 10, vloerverwarming & fancoils, Zehnder Q600
mijn menig:Leonard Smit schreef op dinsdag 5 november 2024 @ 10:13:
Hallo, ik heb inmiddels met hulp van een handige student BbqKees met HomeAssistant geïnstalleerd en aan de praat gekregen. Dat is dan ook het enige goede nieuws. Want de beelden die ik zie zijn uiterst merkwaardig:
- ik vind de beelden juist heel normaal en niet merkwaardig.
- er zijn geen 'korte runs'... een uur op minimum vermogen en dan een uur uit etc: das simpelweg de thermische massa van je huis. (ooit gekeken wat je CV ketel deed?)
- de WP moduleert onmiddelijk terug naar minimum; er is gewoon niet meer afgifte...
- zet ook de circuatiepomp er maar eens bij uit: die gaat naar 1% dan
- als het warm genoeg was in huis: dan is dat ok en precies zoals het moet. Als het echter niet warm genoeg was in huis, dan had je dus meer afgifte willen hebben: dan moet de stooklijn omhoog. (en goed nakijken dat de warmteverdeling over radiatoren/vloer etc goed is, en dat niet alles meteen return gaat door een klein toilet radiatortje ofzo...
- defrosts met -2 tot 5 graden en zeer mistig: helemaal normaal. je kunt zien dat ie bijv om ~9:00 smorgens effe -10C aan de onderkant van de condensor is geweest: dan vriest ie echt dicht!
mbt instellingen:
- radiator instelling met 6-8 graden (ook volgens Nefit..): ik zie het nut er niet van in, met 3-4 graden delta-T is ie efficienter.
- leuk is om ook een delta-T grafiekje er bij te maken: bijv door een 'helper'-template te gebruiken: bijv:
{{ states('sensor.boiler_hptc3') | float - states('sensor.boiler_hptc0') | float }}
(je kunt het template code stukje testen onder 'developper-tools - template')
OF: via de UI: "create-helper" > "combine-several-sensors"
- Buderus: laagste stand delta-P is veruit genoeg. meestal is de flow over de cv hoger dan door het buffer en stroomt het buffer dus opwaards terug, wat niks goeds doet.
Enviline 9.0 E-S Mono + 300L buffer +HS25-6, HA + ems-esp
Voor het weekend de helpdesk gebeld. Daar doorverwezen naar een emailadres. Ik krijg daar niet het gewenste antwoord, het lijkt alsof men zich er makkelijk vanaf brengt.Siedo schreef op donderdag 31 oktober 2024 @ 19:45:
Ik kan het klokprogramma voor het warm water niet meer terug vinden in de EasyControl app. Heb alle opties al bekeken, naar mijn idee. Waar kan ik dat vinden?
Ik wil mijn warm water programma eerder laten draaien.
Misschien ligt het aan mijn vraagstelling, ik kan niet zoveel met onderstaande terugkoppeling (verdeeld over diverse mails en personen). Ik wil via de app (of desnoods via de pomp) een schema maken/aanpassen waarbij ik bepaald wanneer het SWW opgewarmd moet worden.
Op de CT200 i.c.m. een warmtepomp zit er geen functie voor warm waterprogramma, deze zit er alleen op i.c.m. onze cv toestellen.
Op pagina 15 van de instructies van regelaar vindt u alle mogelijkheden met betrekking tot warm water – Deze is te vinden via https://nefit-nl-nl-b.bos.../file/file/6721824124.pdf.
Op je warmtepomp is het 1 keer op menu drukkenSiedo schreef op woensdag 6 november 2024 @ 13:24:
[...]
Voor het weekend de helpdesk gebeld. Daar doorverwezen naar een emailadres. Ik krijg daar niet het gewenste antwoord, het lijkt alsof men zich er makkelijk vanaf brengt.
Misschien ligt het aan mijn vraagstelling, ik kan niet zoveel met onderstaande terugkoppeling (verdeeld over diverse mails en personen). Ik wil via de app (of desnoods via de pomp) een schema maken/aanpassen waarbij ik bepaald wanneer het SWW opgewarmd moet worden.
[...]
[...]
Dan warmwater kiezen en daar zie je de optie klokprogramma
:strip_exif()/f/image/lbfBTGVQLGOCUT8eEy8WnFUw.jpg?f=fotoalbum_large)
:strip_exif()/f/image/YmI5igBXDE0MyksiGPmXG6Wt.jpg?f=fotoalbum_large)
:strip_exif()/f/image/004dcO3vwrtUfFCD7OvWgkmu.jpg?f=fotoalbum_large)
Via je app weet ik het niet
Nefit enviline A/W split 5.0 Tower binnenunit met 190 liter boilervat, 50 liter Nefit buffervat, thermostaat 1010H, en boderus pomp unit,
Bedankt, Willem, het is hiermee gelukt om het programma een paar uur eerder te starten.Willem senior schreef op woensdag 6 november 2024 @ 13:56:
[...]
Op je warmtepomp is het 1 keer op menu drukken
Dan warmwater kiezen en daar zie je de optie klokprogramma
Via je app weet ik het niet
Ik blijf het irritant vinden dat ik een programma via een app heb ingesteld, maar dat die mogelijkheid er nu niet meer is. Waarschijnlijk ondersteunt Homecomm dat wel, maar ik ben later overgestapt naar Easycontrol. Daar kan het blijkbaar niet. Een gemiste kans.
Volgens de installateur had bij een probleem met de bedrading het verschil tussen de gemeten waarde en de werkelijke waarde groter moeten zijn.Joris748 schreef op zondag 3 november 2024 @ 21:24:
[...]
Nee, heb eea schoongemaakt met contactspray. Verwacht dat de sensor aan het overlijden is. Geeft consequent 8-10 graden teveel aan. Morgen neem ik contact op met de installateur.
[Afbeelding]
Heb vandaag de voeler vervangen en dat heeft het probleem opgelost.
The choice is simple – do you do it in this life, or the next? In case of the former, why wait?
Kan iemand dit verklaren? Wat zie ik over het hoofd?
In 2 uur tijd 10kWh verbruikt maar waar is de energie gebleven?
Ik heb een kloklprogramma op het SWW staan van 1200 tot 1600 mag er SWW gemaakt worden. Dat draait al 4 weken, feilloos.
/f/image/w7K5ZHJWI7c2IkNQpLGHOdyZ.png?f=fotoalbum_large)
[ Voor 8% gewijzigd door Boerharmsen op 07-11-2024 21:39 ]
Nefit EnviLine A/W Split 16.0 T-T | Nefit 300 liter buffer | Nefit Moduline 1010H | Home Assistant Green | BBQKees
ems-esp Boiler dhw Current intern temperature is GEEN temperatuursensor. Het is een of andere berekende waarde… de Extern is de temperatuur sensor van je boiler die ergens halverwege je boiler zit.Boerharmsen schreef op donderdag 7 november 2024 @ 21:35:
Vanmiddag ineens een hot water run terwijl de interne boiler gewoon 52 graden was, en bleef? Althans de ems-esp Boiler dhw Current intern temperature
Kan iemand dit verklaren? Wat zie ik over het hoofd?
In 2 uur tijd 10kWh verbruikt maar waar is de energie gebleven?
Ik heb een kloklprogramma op het SWW staan van 1200 tot 1600 mag er SWW gemaakt worden. Dat draait al 4 weken, feilloos.
[Afbeelding]
[Afbeelding]
Door de vele lijnen kan ik niet zo goed zien wat er gebeurd. Ik krijg de indruk dat de ems-esp Boiler dhw Current Extern temperature niet omhoog gaat. Dan lijkt het dat er niet een warm water run was maar een verwarmings run.
Kijk eens naar de compressor activity wat die aangeeft tijdens die periode.
Nefit EnviLine A/W Split 7.0 E-S warmtepomp | Nefit HR 300 liter boiler | Nefit 50 liter buffervat | Nefit Moduline 1010H thermostaat | Home Assistant | BBQKees
Die geeft aan hot water. Ik was me niet bewust van de berende waarde en de daadwerkelijke TW1 sensor temperatuur, die was 20 graden dus logisch dat hij een ww run maakt.HansRemmerswaal schreef op donderdag 7 november 2024 @ 23:10:
Kijk eens naar de compressor activity wat die aangeeft tijdens die periode.
Dus weer wat geleerd... Dank voor de tips!
Nefit EnviLine A/W Split 16.0 T-T | Nefit 300 liter buffer | Nefit Moduline 1010H | Home Assistant Green | BBQKees
Ik heb nav jullie berichten ook maar eens met het warm water zitten spelen. Er blijkt een bizar verschil te zitten tussen de TW1 en de temperatuur die daadwerkelijk uit de kraan komt. Bij 30 graden kan ik nog makkelijk douchen. Ik heb gelijk mijn temp settings 10! graden lager gezet. Dat gaat een flinke slok schelen
Bosch 5800i 10, vloerverwarming & fancoils, Zehnder Q600
De type regeling buitenregeling met voetpunt, gemeten buitentemperatuur is 7 graden. Voetpunt 22, eindpunt 32.
Kijk eens naar de op van het lucht/water warmtepomp topic. https://gathering.tweaker...message/74866624#74866624
Heb je:
2 = WAR met ruimtethermostaat
of
3 = WAR met ruimtecompensatie
Mijn wp en thermostaat gedraagt zich als nummertje 3. Als je dan je ruimte-invloed uitzet dan doet ie volgens mij inderdaad niets.
Bosch 5800i 10, vloerverwarming & fancoils, Zehnder Q600
Dus ruimte invloed zou dan aan moeten? Op welke waarde? 1?ZonnigY schreef op vrijdag 8 november 2024 @ 13:28:
Buitenregeling met voetpunt zegt niet zoveel.
Kijk eens naar de op van het lucht/water warmtepomp topic. https://gathering.tweaker...message/74866624#74866624
Heb je:
2 = WAR met ruimtethermostaat
of
3 = WAR met ruimtecompensatie
Mijn wp en thermostaat gedraagt zich als nummertje 3. Als je dan je ruimte-invloed uitzet dan doet ie volgens mij inderdaad niets.
Kwestie van uitproberen. Dit is erg afhankelijk van hoeveel en wanneer de zon in je huis staat icm het gebruik van je huis. Een kleine waarde maakt dat het systeem traag reageert, een hoge waarde is niet heel efficiënt icm een warmtepomp. Ik heb hem op 2 staan met de volgende effecten:tomtom901 schreef op vrijdag 8 november 2024 @ 13:31:
[...]
Dus ruimte invloed zou dan aan moeten? Op welke waarde? 1?
- Dan wordt het bij zonnig weer geen sauna maar wel lekker een stuk warmer.
- dan schiet hij niet acuut op stand 'inefficiënte paniek' als manlief de thermostaat weer eens aantikt en heeft het wel merkbaar effect na een tot twee uur.
Maar ik moet ook nog even spelen met de settings. Als de monteur eindelijk is geweest om de boel waterzijdig te fixen
Dit bewolkte weer is trouwens ideaal om je stooklijn te evalueren. Als je huis nu te warm wordt dan zou ik je stooklijn verlagen ipv dit via de ruimte-invloed aan te passen.
[ Voor 6% gewijzigd door ZonnigY op 08-11-2024 13:51 ]
Bosch 5800i 10, vloerverwarming & fancoils, Zehnder Q600
Hier is standaard ingevuld:ZonnigY schreef op vrijdag 8 november 2024 @ 13:49:
[...]
Kwestie van uitproberen. Dit is erg afhankelijk van hoeveel en wanneer de zon in je huis staat icm het gebruik van je huis. Een kleine waarde maakt dat het systeem traag reageert, een hoge waarde is niet heel efficiënt icm een warmtepomp. Ik heb hem op 2 staan met de volgende effecten:
- Dan wordt het bij zonnig weer geen sauna maar wel lekker een stuk warmer.
- dan schiet hij niet acuut op stand 'inefficiënte paniek' als manlief de thermostaat weer eens aantikt en heeft het wel merkbaar effect na een tot twee uur.
Maar ik moet ook nog even spelen met de settings. Als de monteur eindelijk is geweest om de boel waterzijdig te fixen.
Dit bewolkte weer is trouwens ideaal om je stooklijn te evalueren. Als je huis nu te warm wordt dan zou ik je stooklijn verlagen ipv dit via de ruimte-invloed aan te passen.
Ruimteinvloed 1C
Factor ruimteinvloed 4
Trouwen geen idee wat ze met die 1 graad bedoelen
Bosch 3400iElec 10kw bbqkees HA
Volgens mij gaat de berekende aanvoer dan met 4x het aantal graden van ruimteinvloed omhoog ... als de ruimte te koud is ..tomtom901 schreef op vrijdag 8 november 2024 @ 14:15:
@PieterL Wat doet die factor ruimteinvloed 4, weet je dat?
Bosch 3400iElec 10kw bbqkees HA
De aan/uit hysterese. Zie openingstopic 8.2 waar deze wordt uitgelegd en hoe je deze kunt beïnvloeden.tomtom901 schreef op vrijdag 8 november 2024 @ 13:02:
De current room temperature is hoger dan de selected room temperature. Room influence staat uit, maar wat maakt nou dat de WP toch besluit om te heaten?
8.2. Waarom heb ik een korte run?
[ Voor 27% gewijzigd door HansRemmerswaal op 08-11-2024 14:46 ]
Nefit EnviLine A/W Split 7.0 E-S warmtepomp | Nefit HR 300 liter boiler | Nefit 50 liter buffervat | Nefit Moduline 1010H thermostaat | Home Assistant | BBQKees
Volgens mij helpt dit stuk uit de OP to niet verder.HansRemmerswaal schreef op vrijdag 8 november 2024 @ 14:43:
[...]
De aan/uit hysterese. Zie openingstopic 8.2 waar deze wordt uitgelegd en hoe je deze kunt beïnvloeden.
8.2. Waarom heb ik een korte run?
De aan/uit hysterese is een functie van de Current Flow Temperatuur en de Target Flow Temperatuur. Die doet dus precies niets met je current room temperature als je ruimte-invloed uitstaat.
Bosch 5800i 10, vloerverwarming & fancoils, Zehnder Q600
Oke, maar het is eerder tegenovergesteld, ik heb een run die te lang loopt, mijn current temp (20) gaat over de selected temp (19) heen, terwijl target en current flow gelijk liggen.HansRemmerswaal schreef op vrijdag 8 november 2024 @ 14:43:
[...]
De aan/uit hysterese. Zie openingstopic 8.2 waar deze wordt uitgelegd en hoe je deze kunt beïnvloeden.
8.2. Waarom heb ik een korte run?
Correct. Het legt uit dat de kamertemperatuur in principe geen invloed heeft. Anders dan het verschuiven van de stooklijn als de ruimte invloed aanstaat.ZonnigY schreef op vrijdag 8 november 2024 @ 15:20:
[...]
Volgens mij helpt dit stuk uit de OP to niet verder.
De aan/uit hysterese is een functie van de Current Flow Temperatuur en de Target Flow Temperatuur. Die doet dus precies niets met je current room temperature als je ruimte-invloed uitstaat.
De vraag was waarom de WP aan ging. En dat is door die aan uit hysterese… en in het stuk staat hoe je die kunt beïnvloeden.
Nefit EnviLine A/W Split 7.0 E-S warmtepomp | Nefit HR 300 liter boiler | Nefit 50 liter buffervat | Nefit Moduline 1010H thermostaat | Home Assistant | BBQKees
Het principe blijft hetzelfde. In jouw geval duurt het te lang voordat de aan/uit hysterese besluit te stoppen. Maar dezelfde settings spelen een rol. Je kunt de hysterese setting aanpassen of de stooklijn verlagen zodat de hysterese eerder aan zijn instelling komt. Als je het idee hebt dat je stooklijn goed staat dan kun je het beste de ruimteinvloed aanzetten, die duwt je stooklijn dan iets naar beneden als het te warm is in de kamer.tomtom901 schreef op vrijdag 8 november 2024 @ 15:35:
[...]
Oke, maar het is eerder tegenovergesteld, ik heb een run die te lang loopt, mijn current temp (20) gaat over de selected temp (19) heen, terwijl target en current flow gelijk liggen.
[Afbeelding]
Nefit EnviLine A/W Split 7.0 E-S warmtepomp | Nefit HR 300 liter boiler | Nefit 50 liter buffervat | Nefit Moduline 1010H thermostaat | Home Assistant | BBQKees
Heeft tijd nodig. Als de current flow boven de target flow is gaat de aan/uit hysterese (slechte naam) oplopen. Als de current even onder de target gaat wordt deze weer gereset. In jouw grafiek om 15.29 uur.tomtom901 schreef op vrijdag 8 november 2024 @ 17:33:
Ik heb de room influence nu op 2 gezet, maar hij stopt nog niet. Heeft dat nog tijd nodig, of moet het hoger?
Standaard instelling is 150 Kmin of 250 Kmin. Als het oppervlak tussen de current en de target dit heeft bereikt dan stop (of start) de WP.
Nefit EnviLine A/W Split 7.0 E-S warmtepomp | Nefit HR 300 liter boiler | Nefit 50 liter buffervat | Nefit Moduline 1010H thermostaat | Home Assistant | BBQKees
essentieel begrip: een WP verwarmt niet de kamer, maar het water. De streef temperatuur van het water wordt afgelezen van de stooklijn versus de buitentemperatuur. Die stooklijn wordt evt x-graden veschoven als de ruimteinvloed aan staat: 1 graden ruimteinvloed betekend 1 graden stooklijn verschuiving (vertikaal) als de kamer 1 graden te warm of te koud is.tomtom901 schreef op vrijdag 8 november 2024 @ 17:33:
Ik heb de room influence nu op 2 gezet, maar hij stopt nog niet. Heeft dat nog tijd nodig, of moet het hoger?
De WP regeling intergreerd het verschil tussen de gewenste watertemp (van de stooklijn) en de werkelijke watertemperatuur. Pas als de geintergreerde fout groot genoeg is zal ie besluiten te gaan pompen.
[ Voor 17% gewijzigd door lc8 op 08-11-2024 18:17 ]
Enviline 9.0 E-S Mono + 300L buffer +HS25-6, HA + ems-esp
Helder, dank.HansRemmerswaal schreef op vrijdag 8 november 2024 @ 18:06:
[...]
Heeft tijd nodig. Als de current flow boven de target flow is gaat de aan/uit hysterese (slechte naam) oplopen. Als de current even onder de target gaat wordt deze weer gereset. In jouw grafiek om 15.29 uur.
Standaard instelling is 150 Kmin of 250 Kmin. Als het oppervlak tussen de current en de target dit heeft bereikt dan stop (of start) de WP.
Die snap ik niet, heb je daar een voorbeeld van?lc8 schreef op vrijdag 8 november 2024 @ 18:15:
[...]
Die stooklijn wordt evt x-graden veschoven als de ruimteinvloed aan staat: 1 graden ruimteinvloed betekend 1 graden stooklijn verschuiving (vertikaal) als de kamer 1 graden te warm of te koud is.
Mijn factor ruimteinvloed 4
In de kamer was het 20 graden
Ik zette de thermostaat van 20 op 20.5
De berekende Ta ging meteen van 24 naar 26 (verhoogde dus 4x 0.5 = 2 graden)
De wp liep een run van 13 uur om in de kamer richting die 20.5 graden te komen.
T werkt dus. Prachtig.
Bosch 3400iElec 10kw bbqkees HA
Hans, als het klopt wat jij zegt, dan zijn die piekjes waarbij de current net onder de target schiet hier de momenten waarop de hysterese reset.HansRemmerswaal schreef op vrijdag 8 november 2024 @ 18:06:
[...]
Heeft tijd nodig. Als de current flow boven de target flow is gaat de aan/uit hysterese (slechte naam) oplopen. Als de current even onder de target gaat wordt deze weer gereset. In jouw grafiek om 15.29 uur.
Standaard instelling is 150 Kmin of 250 Kmin. Als het oppervlak tussen de current en de target dit heeft bereikt dan stop (of start) de WP.
/f/image/rsCzWfeBWWgrO9xEOiDSZAHG.png?f=fotoalbum_large)
Kan ik de WP nog iets vergevingsgezinder maken op die 0.1 graden dat hij onder de target duikt? Weer met de stooklijn? Of zou ik dan juist iets minder flow moeten geven op de verdeler, zodat de retouraanvoer hoger blijft?
[ Voor 4% gewijzigd door tomtom901 op 09-11-2024 06:07 ]
Eerlijk gezegd ben ik best wel jaloers op jouw installatie waar de WP zover kan terugmoduleren met een current net boven de target van 23 graden. Bij mij krijg ik die current helaas niet zo laag.tomtom901 schreef op zaterdag 9 november 2024 @ 06:06:
[...]
Hans, als het klopt wat jij zegt, dan zijn die piekjes waarbij de current net onder de target schiet hier de momenten waarop de hysterese reset.
[Afbeelding]
Kan ik de WP nog iets vergevingsgezinder maken op die 0.1 graden dat hij onder de target duikt? Weer met de stooklijn? Of zou ik dan juist iets minder flow moeten geven op de verdeler, zodat de retouraanvoer hoger blijft?
Een WP die een lange run heeft is geen probleem, in het ideale geval is deze 24/7 aan het pruttelen op een laag vermogen. Elke joule warmte verlies aanvullend. Het is pas een probleem als het te warm wordt. En dan moet je kijken of de stooklijn misschien moet worden aangepast. En/of de ruimteinvloed moet worden verhoogd.
Nefit EnviLine A/W Split 7.0 E-S warmtepomp | Nefit HR 300 liter boiler | Nefit 50 liter buffervat | Nefit Moduline 1010H thermostaat | Home Assistant | BBQKees
Nouja, hij overschoot nu 1 tot 1,5 graden, dus als ik het nog iets kan tweaken zou dat mooi zijn. Eindpunt wellicht met 1 graden verlagen, of beter de ruimteinvloed?HansRemmerswaal schreef op zaterdag 9 november 2024 @ 07:01:
[...]
Eerlijk gezegd ben ik best wel jaloers op jouw installatie waar de WP zover kan terugmoduleren met een current net boven de target van 23 graden. Bij mij krijg ik die current helaas niet zo laag.
Een WP die een lange run heeft is geen probleem, in het ideale geval is deze 24/7 aan het pruttelen op een laag vermogen. Elke joule warmte verlies aanvullend. Het is pas een probleem als het te warm wordt. En dan moet je kijken of de stooklijn misschien moet worden aangepast. En/of de ruimteinvloed moet worden verhoogd.
Zelf heb ik eerst de stooklijn zo goed mogelijk gezet met ruimte invloed uit. Ik denk dat ik een heel stookseizoen zonder ruimteinvloed heb gedraaid om de stooklijn zo goed mogelijk te krijgen… daarna heb ik de ruimteinvloed aangezet.tomtom901 schreef op zaterdag 9 november 2024 @ 07:05:
[...]
Nouja, hij overschoot nu 1 tot 1,5 graden, dus als ik het nog iets kan tweaken zou dat mooi zijn. Eindpunt wellicht met 1 graden verlagen, of beter de ruimteinvloed?
Met deze buitentemperaturen wil je idd het eindpunt iets verlagen als het te warm binnen is. Het is uitproberen, niet teveel tegelijkertijd aanpassen en een dagje wachten om het effect te zien. Het kost namelijk wat tijd voor de overtollige warmte uit de massa van je huis is.
Nefit EnviLine A/W Split 7.0 E-S warmtepomp | Nefit HR 300 liter boiler | Nefit 50 liter buffervat | Nefit Moduline 1010H thermostaat | Home Assistant | BBQKees
Ik ga het eindpunt met 1 verlagen en laat het dan even met rust. To be continued.HansRemmerswaal schreef op zaterdag 9 november 2024 @ 07:45:
[...]
Zelf heb ik eerst de stooklijn zo goed mogelijk gezet met ruimte invloed uit. Ik denk dat ik een heel stookseizoen zonder ruimteinvloed heb gedraaid om de stooklijn zo goed mogelijk te krijgen… daarna heb ik de ruimteinvloed aangezet.
Met deze buitentemperaturen wil je idd het eindpunt iets verlagen als het te warm binnen is. Het is uitproberen, niet teveel tegelijkertijd aanpassen en een dagje wachten om het effect te zien. Het kost namelijk wat tijd voor de overtollige warmte uit de massa van je huis is.
Verwijderd
Ik heb wel eens met de instellingen gespeeld en de ruimteinvloed uit gezet, maar zelfs dan zie ik soms streef aanvoertemperatuur onder de 30c. Terwijl mijn voetpunt 30 was (ondertussen 31). En ook met 2c buiten zou je verwachten dat het eerder een TA van 32c zou moeten willen, geen 30.
Deze morgen is het bijvoorbeeld 32c aanvoer op 7c buitentemp. De kamertemp is 18,5 en de gewenste temp 19,5. De ruimteinvloed (1) zou dus de aanvoertemperatuur 1c moeten verhogen. Mijn voetpunt is al 31c, dus je zou dan toch eigenlijk al een hogere aanvoer moeten verwachten dan 32?
Het wordt in ieder geval goed warm en geen comfortproblemen meer, alleen die laatste beetjes finetunen snap ik niet wat Nefit allemaal doet met het voetpunt/eindpunt/ruimteinvloed. Het komt niet overeen met wat je zou verwachten.
[ Voor 27% gewijzigd door Verwijderd op 09-11-2024 09:09 ]
Kijk eens op de eerste pagina van dit forum bij 8.3 daar staat een handige tool om met de stooklijn te spelenVerwijderd schreef op zaterdag 9 november 2024 @ 08:45:
Hoe is bij jullie de TA met deze temperaturen en een ruimteinvloed van 1? Mijn stooklijn is 31-36, maar soms als die nog niet eens zijn target temperatuur heeft gehaald, is de streef TA onder de 30c. Ik heb de thermostaat maar standaard op 19,5 gezet, gezien die soms al stopt voordat de temperatuur aangetikt wordt. Wat ik ook wel snap, met 26-28 aanvoer kan die zijn minimale vermogen niet kwijt.
Ik heb wel eens met de instellingen gespeeld en de ruimteinvloed uit gezet, maar zelfs dan zie ik soms streef aanvoertemperatuur onder de 30c. Terwijl mijn voetpunt 30 was (ondertussen 31). En ook met 2c buiten zou je verwachten dat het eerder een TA van 32c zou moeten willen, geen 30.
Deze morgen is het bijvoorbeeld 32c aanvoer op 7c buitentemp. De kamertemp is 18,5 en de gewenste temp 19,5. De ruimteinvloed (1) zou dus de aanvoertemperatuur 1c moeten verhogen. Mijn voetpunt is al 31c, dus je zou dan toch eigenlijk al een hogere aanvoer moeten verwachten dan 32?
Het wordt in ieder geval goed warm en geen comfortproblemen meer, alleen die laatste beetjes finetunen snap ik niet wat Nefit allemaal doet met het voetpunt/eindpunt/ruimteinvloed. Het komt niet overeen met wat je zou verwachten.
En kun je zien wat er gebeurt met de stooklijn ( aquarea heizkurve tool )
Mijn stooklijn is voetpunt 24 en eindpunt op 35 vanmorgen was de aanvoerstreeftemperatuur 26 graden
Maar elke stooklijn is anders dat ligt aan je systeem En huis isolatie en de gewenste temperatuur in huis
Nefit enviline A/W split 5.0 Tower binnenunit met 190 liter boilervat, 50 liter Nefit buffervat, thermostaat 1010H, en boderus pomp unit,
Verwijderd
Welke instellingen handleiding van de 5800i ?peter243 schreef op zaterdag 9 november 2024 @ 15:17:
Komende uit een jaren dertig huis, nu nieuw huis in aanbouw. Nefit 5800i wp is gestart met opstookprotocol. Nu ben ik me aan het inlezen hier op het forum en zie termen als stille modus, nachtmodus, gebouwdemping. Echter die zie ik niet terug in de handleiding. Of gaat dit allemaal van zelf😄
Loop eens door het installateursmenu heen dan zie je al die dingen wel (menu knop ingedrukt houden)
Misschien heeft de installateur in de thermostaat die heeft namelijk ook een menu met instellingen wel een correctie op de gemeten temperatuur ingesteldVerwijderd schreef op zaterdag 9 november 2024 @ 14:55:
@Willem senior volgens de tool zou mijn TA 33 moeten zijn, doe daar nog de ruimteinvloed bij zou je op 34 uit moeten komen. Maar op de een of andere manier is mijn TA altijd een graad of 2-3 lager dan dst je zou verwachten, met of zonder ruimteinvloed.
Moet je even uitgaan zoeken
Je komt daarin door lang op de draaiknop te drukken de standaard instellingen van de thermostaat heb ik nu niet beschikbaar maar kun wel je opzoeken op internet
En ruimteinvloed stelt zowel naar boven als naar beneden de stooklijn bij om de gewenste temperatuur te bereiken
Nefit enviline A/W split 5.0 Tower binnenunit met 190 liter boilervat, 50 liter Nefit buffervat, thermostaat 1010H, en boderus pomp unit,
/f/image/RZYHcfP0IWKhecJhLKa0acVj.png?f=fotoalbum_large)
Je ziet hem hier netjes terug moduleren, maar doordat de current flow boven de target flow bleef zag ik de burner power afbouwen tot 0, toen stopte de WP. Hierdoor is de current flow naar < 23 gedropt, dus ik zie de burner power weer langzaam opbouwen.
Het enige is dat het nu 19.5 in huis is, terwijl de thermostaat op 19 staat. Ik zou dus denken dat de target flow ook wel naar 22 zou kunnen dan 23, dan was het waarschijnlijk niet nodig geweest om aan te springen. Om die reden de room influence ter test eens op 3 gezet en daar ga ik het nu weer verder mee aankijken.
Verwijderd
Hopelijk vind ik het in de thermostaat zelf.
Room influence is vooral handig als er ecterne factoren zijn die de ruimtetemperatuur sterk beinvloeden. Mijn woonkamer word bijvoorbeeld snel warm met een beetje zon. Als je ruimte te warm word zonder dat je externe factoren hebt die de boel opwarmen, mag je stooklijn gewoon wat lager.tomtom901 schreef op zaterdag 9 november 2024 @ 16:19:
@HansRemmerswaal dank voor de toelichting, ik begrijp mijn run van deze middag nu beter.
[Afbeelding]
Je ziet hem hier netjes terug moduleren, maar doordat de current flow boven de target flow bleef zag ik de burner power afbouwen tot 0, toen stopte de WP. Hierdoor is de current flow naar < 23 gedropt, dus ik zie de burner power weer langzaam opbouwen.
Het enige is dat het nu 19.5 in huis is, terwijl de thermostaat op 19 staat. Ik zou dus denken dat de target flow ook wel naar 22 zou kunnen dan 23, dan was het waarschijnlijk niet nodig geweest om aan te springen. Om die reden de room influence ter test eens op 3 gezet en daar ga ik het nu weer verder mee aankijken.
Bosch Compress 7400i 7kW (2023) - 16x 395Wp JASolar met SolarEdge SE8K omvormer (2022)
Verwijderd
Ergens gebeurt er iets in dit hele riedeltje, maar ik kom er maar niet uit. Dan denk je de theorie van de stooklijn te snappen, zit er nog iets wat invloed heeft waar ik niet achter kan komen.
Ah! Helder, dank!jaapzb schreef op zaterdag 9 november 2024 @ 18:42:
[...]
Room influence is vooral handig als er ecterne factoren zijn die de ruimtetemperatuur sterk beinvloeden. Mijn woonkamer word bijvoorbeeld snel warm met een beetje zon. Als je ruimte te warm word zonder dat je externe factoren hebt die de boel opwarmen, mag je stooklijn gewoon wat lager.
Vandaag de Storingsmelding A01-5284, legionella desinfectie heeft niet plaatsgevonden.
In het servicemenu (menuknop 5 seconden ingehouden )> diagnose > storingsmeldingen > storingsweergave resetten geprobeerd, echter storingsmelding blijft actief. Ook een harde reset door de spanning van de binnenunit af te halen gedurende 5 minuten helpt niet. Hoe is deze te resetten?
[ Voor 14% gewijzigd door Nous112 op 10-11-2024 01:20 ]
Kan ik daar iets aan tweaken? Ik kan nu namelijk het vermogen niet kwijt in huis...
Heb hier een split hybrid 3000i 5kW
[ Voor 3% gewijzigd door bvw op 10-11-2024 10:27 ]
LG Therma V MonoBloc HM091MR.U44 hybride | Bosch Compress 3000i (split) 5kW hybride | Home Assistant met WAF
Soms gaat de storingsmelding weg door 1 keer kort op de menu knop te drukken zodat je bevestigd dat je het gezien hebtNous112 schreef op zondag 10 november 2024 @ 00:50:
Storingsmelding niet te resetten……
Vandaag de Storingsmelding A01-5284, legionella desinfectie heeft niet plaatsgevonden.
In het servicemenu (menuknop 5 seconden ingehouden )> diagnose > storingsmeldingen > storingsweergave resetten geprobeerd, echter storingsmelding blijft actief. Ook een harde reset door de spanning van de binnenunit af te halen gedurende 5 minuten helpt niet. Hoe is deze te resetten?
En anders nog een legionella-run doen en als deze wel lukt is de storingsmelding ook weg
Nefit enviline A/W split 5.0 Tower binnenunit met 190 liter boilervat, 50 liter Nefit buffervat, thermostaat 1010H, en boderus pomp unit,
Hier zakt de warmtepomp ook bijna niet onder de 3kW dat lukt alleen hier als het rond de 5 graden buiten isbvw schreef op zondag 10 november 2024 @ 10:08:
Hoever zou de Enviline terug moeten kunnen moduleren? Ik zie hierboven van @tomtom901 dat ie 1.5kW haalt, die van mijn ouders wil maar nauwelijks onder de 3kW.
Kan ik daar iets aan tweaken? Ik kan nu namelijk het vermogen niet kwijt in huis...
Heb hier een split hybrid 3000i 5kW
[Afbeelding]
Toevallig lukte het deze week heel even toen draaiende de warmtepomp op 2,7 kW voor een paar minuten en was het buiten rond de 6 graden wat de oorzaak van het lager moduleren is blijft nog een vraag
:strip_exif()/f/image/Fqa4niNjavqWIuFTVSGwBYoh.jpg?f=fotoalbum_large)
Maar net als bij @tomtom901 1,5kW dat lukt niet en zal aan het warmtepomp Type liggen vermoed ik
Nefit enviline A/W split 5.0 Tower binnenunit met 190 liter boilervat, 50 liter Nefit buffervat, thermostaat 1010H, en boderus pomp unit,
Minimaal en maximaal vermogen staan wel op de website van bosch/nefit als het goed is. Die verschilt per model. Mijn model bijvoorbeeld: https://www.nefit-bosch.n...0i-aw#algemene_informatiebvw schreef op zondag 10 november 2024 @ 10:08:
Hoever zou de Enviline terug moeten kunnen moduleren? Ik zie hierboven van @tomtom901 dat ie 1.5kW haalt, die van mijn ouders wil maar nauwelijks onder de 3kW.
Kan ik daar iets aan tweaken? Ik kan nu namelijk het vermogen niet kwijt in huis...
Heb hier een split hybrid 3000i 5kW
[Afbeelding]
Die loopt van 2,5 - 7,3 kW. Dat zie ik ook wel terug, meestal gaat hij niet lager dan 2,5kW. Heel soms zie ik hem in stille modus wel eens op 1,8kW blijven hangen, maar dat gebeurt maar heel zelden, en ik vraag me af of dat uberhaupt wel de bedoeling is.
Bosch Compress 7400i 7kW (2023) - 16x 395Wp JASolar met SolarEdge SE8K omvormer (2022)
"Eindelijk" iemand anders met hetzelfde probleem als @HansRemmerswaal ?bvw schreef op zondag 10 november 2024 @ 12:27:
Naast het hoge vermogen wat ik niet zo goed kwijt kan, gaat ie ook nogal oscilleren op het laagste vermogen. Is dat ook een bekend fenomeen? En weet iemand wat er aan te doen?
[Afbeelding]
Bosch Compress 7400i 7kW (2023) - 16x 395Wp JASolar met SolarEdge SE8K omvormer (2022)
Ik heb een monoblock en zit daarnaast in een bunker uit 2024 dus mijn stooklijn staat heel laag, want het blijft hier toch wel warm. Gaat alleen nog ff kijken wat het gaat doen onder 0.bvw schreef op zondag 10 november 2024 @ 10:08:
Hoever zou de Enviline terug moeten kunnen moduleren? Ik zie hierboven van @tomtom901 dat ie 1.5kW haalt, die van mijn ouders wil maar nauwelijks onder de 3kW.
Kan ik daar iets aan tweaken? Ik kan nu namelijk het vermogen niet kwijt in huis...
Heb hier een split hybrid 3000i 5kW
[Afbeelding]
welkom in het clubje met wp die niet goed passend kan moduleren. Ik heb ook een 3000i, en de zelfde plaatjes. Installateur en NEfitBosch hebben verklaard dat ze niets kunnen doen, het zal wel aan mijn afgiftesysteem zitten.bvw schreef op zondag 10 november 2024 @ 12:27:
Naast het hoge vermogen wat ik niet zo goed kwijt kan, gaat ie ook nogal oscilleren op het laagste vermogen. Is dat ook een bekend fenomeen? En weet iemand wat er aan te doen?
[Afbeelding]
Maar ga ze maar vragen, misschien kunnen ze toch eens een oorzaak en oplossing vinden.
@HansRemmerswaal Al een logica gevonden met een andere parameter? Ik heb het nog niet gevonden over de afgelopen week. Soms is het goed, soms is het bal.jaapzb schreef op zondag 10 november 2024 @ 12:55:
[...]
"Eindelijk" iemand anders met hetzelfde probleem als @HansRemmerswaal ?
/f/image/HSsYqzptQSE10e19iAZLIZBe.png?f=fotoalbum_large)
Het afgiftesysteem van 't huis van m'n ouders is ook niet zo super eerlijk gezegd, oud systeem vvw, lekker diep in de vloer en kleine radiatoren.hackbard schreef op zondag 10 november 2024 @ 13:19:
[...]
welkom in het clubje met wp die niet goed passend kan moduleren. Ik heb ook een 3000i, en de zelfde plaatjes. Installateur en NEfitBosch hebben verklaard dat ze niets kunnen doen, het zal wel aan mijn afgiftesysteem zitten.
Maar ga ze maar vragen, misschien kunnen ze toch eens een oorzaak en oplossing vinden.
[ Voor 41% gewijzigd door bvw op 10-11-2024 13:31 ]
LG Therma V MonoBloc HM091MR.U44 hybride | Bosch Compress 3000i (split) 5kW hybride | Home Assistant met WAF
Elke wp heeft tegenwoordig de mogelijkheid om te moduleren, oftewel zijn vermogen aan te passen.
Maar de fabrikanten en veel installateurs richten zich alleen op het maximum vermogen omdat de klanten hetzij bang zijn voor een koud huis of trots op het vermogen van hun verwarming.... Bij auto's heb je iets vergelijkbaars.
Maar in jullie situatie gaat het erom dat hij terug moet kunnen moduleren naar misschien wel 1 Kw. Als dat niet kan krijg je dit gedrag, van korte runs.
Hierdoor slijt de installatie meer en wordt het stroomnet zwaarder belast met startstroom pieken.
Eigenlijk is de wp dan niet goed berekend en de oplossingen zijn allemaal manieren om warmte af te voeren, zodat de wp toch rustig kan draaien, bijv extra radiatoren open zetten, of een buffer, maar die is ook best snel "vol".
Ook kan je de hysterese vergroten naar bijv 0,5 graad ruimtetemperatuur, dan is het nog niet zo oncomfortabel.
1 graad is dat voor de meeste mensen wel.
Als het buiten kouder wordt wordt het probleem kleiner, afhankelijk van isolatie versus afgifte.
[ Voor 3% gewijzigd door aarthodo op 10-11-2024 13:48 ]
Ik had al een vermoeden dat je hier last van had toen ik je compressor power output zag met kleine golfjes.bvw schreef op zondag 10 november 2024 @ 12:27:
Naast het hoge vermogen wat ik niet zo goed kwijt kan, gaat ie ook nogal oscilleren op het laagste vermogen. Is dat ook een bekend fenomeen? En weet iemand wat er aan te doen?
[Afbeelding]
Ik heb hier helaas ook last van. Volgens NEFIT was dit niet een gek gedrag van de buitenunit en zie ze dit soms…
Nefit EnviLine A/W Split 7.0 E-S warmtepomp | Nefit HR 300 liter boiler | Nefit 50 liter buffervat | Nefit Moduline 1010H thermostaat | Home Assistant | BBQKees
Pendelen heeft weinig te maken met een woning die te weinig warmtevraag heeft, maar komt door een gebrek aan afgifte capaciteit. Daardoor schiet de aanvoer door en breekt de warmtepomp zijn run te snel af. Als de afgifte in orde is, maar de warmtepomp na een tijdje afslaat omdat de woning te warm is dan wordt dat hier op tweakers veelal benoemd als PWM. Daarbij wordt een run van minimaal 1 uur als niet problematisch wordt gezien ivm het zeer hoge aantal starts wat een compressor tegenwoordig in zijn leven aan kan.
Samenvattend: liever een warmtepomp die iets te zwaar is zodat hij na een run van >1 uur op de thermostaat (of hysterese bij onze Nefits) wordt afgezet, dan een warmtepomp die heel diep terug moduleert en daarbij het rendement laat inzakken. De laatste geeft een mooie strakke run, maar kost je uiteindelijk meer geld dan eentje die af en toe uit gaat maar waarbij de COP hoger is.
[ Voor 16% gewijzigd door master1104 op 10-11-2024 16:00 ]
Ik heb een paar jaar aan data in Home Assistant geanalyseerd en heb geen logica kunnen vinden.bvw schreef op zondag 10 november 2024 @ 13:20:
[...]
@HansRemmerswaal Al een logica gevonden met een andere parameter? Ik heb het nog niet gevonden over de afgelopen week. Soms is het goed, soms is het bal.
Een tijdje heb ik gedacht dat het misschien aan het afgiftesysteem ligt, maar ik zie soms ook een vergelijkbaar patroon bij het opwarmen van mijn boiler. Zie onderstaand voorbeeld.
Omdat ik dit probleem dus ook soms zie bij de hot water run ga ik er vanuit dat het probleem NIET is gerelateerd aan mijn afgiftesysteem maar dat er iets technisch mis is met de buitenunit.
NEFIT heeft de elektronica en sensoren vervangen. Het gas gewogen en opnieuw aangevuld. Niets heeft geholpen.
Heb je toevallig ook last van defrosts bij hogere temperaturen? Zeg boven de 10 graden terwijl er geen aanvriezing zichtbaar is?
Nefit EnviLine A/W Split 7.0 E-S warmtepomp | Nefit HR 300 liter boiler | Nefit 50 liter buffervat | Nefit Moduline 1010H thermostaat | Home Assistant | BBQKees
Dat is goede info om een boel uit te sluiten! (jammer dat t niets heeft opgelost...)HansRemmerswaal schreef op zondag 10 november 2024 @ 15:57:
[...]
Ik heb een paar jaar aan data in Home Assistant geanalyseerd en heb geen logica kunnen vinden.
Een tijdje heb ik gedacht dat het misschien aan het afgiftesysteem ligt, maar ik zie soms ook een vergelijkbaar patroon bij het opwarmen van mijn boiler. Zie onderstaand voorbeeld.
Omdat ik dit probleem dus ook soms zie bij de hot water run ga ik er vanuit dat het probleem NIET is gerelateerd aan mijn afgiftesysteem maar dat er iets technisch mis is met de buitenunit.
NEFIT heeft de elektronica en sensoren vervangen. Het gas gewogen en opnieuw aangevuld. Niets heeft geholpen.
Heb je toevallig ook last van defrosts bij hogere temperaturen? Zeg boven de 10 graden terwijl er geen aanvriezing zichtbaar is?
[Afbeelding]
Ik heb nog geen defrosts bij hoge temperaturen gezien, maar ik heb dan ook pas sinds 3 weken logging op het ding omdat m'n ouders klachten hadden over het functioneren.
Ik heb met m'n LG wel oscillaties gehad in het systeem door de wisselwerking met de circulatiepomp, maar die waren veel trager dan wat ik nu zie met deze. Ook lopen de gastemperaturen daar niet zo hoog op. Ik heb nu een (tegen beter weten in) poging klaarstaan om de circulatiepomp vast te zetten op 50%, kijken wat dat doet de komende dag.
Ik zou wel eens benieuwd zijn wat een R&D engineer van de buitenunit zegt van die sterk wisselende temperaturen en de levensduur... Maar ik meen dat Bosch deze buitenunits inkoopt bij Midea, dan zullen ze die kennis zelf niet in huis hebben ben ik bang.
LG Therma V MonoBloc HM091MR.U44 hybride | Bosch Compress 3000i (split) 5kW hybride | Home Assistant met WAF
Uiteindelijk hebben we het over hetzelfde. Smering vs start stops hebben beide te maken met levensduur en efficiency. Smering wordt bij sommige ver terug modulerende pompen verbeterd door het regelmatig optoeren bijv elk uur. Start stop kan weer met een regeling minder slecht worden.[b]
Samenvattend: liever een warmtepomp die iets te zwaar is zodat hij na een run van >1 uur op de thermostaat (of hysterese bij onze Nefits) wordt afgezet, dan een warmtepomp die heel diep terug moduleert en daarbij het rendement laat inzakken. De laatste geeft een mooie strakke run, maar kost je uiteindelijk meer geld dan eentje die af en toe uit gaat maar waarbij de COP hoger is.
Afgifte, ventilatie en isolatie en de temperatuur van de te verwarmen ruimtes hebben ook een direkt verband.
Volledige efficiency ontstaat bij een statische testopstelling, die in de werkelijkheid niet gehaald wordt.
Helaas zijn alle afgifte elementen niet exact in balans met het warmteverlies, maar door waterzijdig inregelen kan hier ook gewonnen worden
Het is altijd zoeken naar de beste combi van het bereik van de WP, de leidingen, de in en externe aansturing, de isolatie van het huis, de regeling van ventileren, de gewoontes van de bewoners en huisdieren, de vorm en plaats en richting van het huis, de plaatsing van de buitenunit, de buren als deze de buitenunit zien en horen en als je alles net voor elkaar hebt vind er iemand dat er toch nog verbouwd moet worden, ha ha
Als de run niet veel korter als een uur worden en er niet wordt geklaagd of ramen open worden gezet is het verder leuk om te tweaken en te monitoren.
Als je weet wat er speelt en het waarom krijg je gewoon een goed systeem en kan je volgende stap weer verbeteringen opleveren, in plaats van ergernis.
Maar het goedpraten van keuzes leveren niets toe aan de kennis van anderen. Een warmtepomp moet op zijn bereik worden berekend en aangeschaft en te groot, te klein, te luid is minder goed. Een CV is nou eenmaal altijd te groot voor een woonhuis, maar deze heeft ook minder last van de nadelen van de WP, maar dat resulteert wel in een hogere levensduur kosten.
Ondanks dat de warmtepompen al oude techniek zijn, verbaas ik me dat er nu nog zoveel aan verbeterd kan worden, maar dat is wel goed nieuws.
Honeywell is helemaal af, plug and play en stand alone, prachtig. Maar hier zou het voldoende zijn als we alleen via HA wijzigingen zouden kunnen aanbrengen, opvolging hoeft ook niet snel, ergo bij temp wijzigingen mag het even duren.. Het is meer bedoelt om de invloed van de houtkachel na te regelen.
Het lijkt me dat je dat prima kan bouwen in HA via automatiseringen met universele temperatuur opnemers en actuatoren?
Nefit EnviLine A/W Split 16.0 T-T | Nefit 300 liter buffer | Nefit Moduline 1010H | Home Assistant Green | BBQKees
ofschoon EvoHome af iis, heeft het een beroerde mogelijkheid om de pomp/ketel aan te sturen. En ik vind de honeywell interface niet prettig (bijv: ik moet diep in het systeem menu gaan om te zien wat de radiator-regelingen doen).Boerharmsen schreef op zondag 10 november 2024 @ 19:05:
ik ben me aan het verdiepen in naregeling, zoneregeling. Honeywell mooi systeem, maar kom op 2,5K voor alle componenten. Ik wil alleen kunnen naregelen met verwarmen, niet koelen. Zijn er mensen die met andere, wellicht universele componenten via HA naregeling hebben gefixt? Zo ja met wat voor een componenten?
Honeywell is helemaal af, plug and play en stand alone, prachtig. Maar hier zou het voldoende zijn als we alleen via HA wijzigingen zouden kunnen aanbrengen, opvolging hoeft ook niet snel, ergo bij temp wijzigingen mag het even duren.. Het is meer bedoelt om de invloed van de houtkachel na te regelen.
Het lijkt me dat je dat prima kan bouwen in HA via automatiseringen met universele temperatuur opnemers en actuatoren?
Zoek je radiator regeling of VloerV?
ik gebruik nu sinds kort HA met SOnOff TVRZB radiator regelaars, en ben niet ontevreden. Maar het geheel van regelingen is best lastig goe dte krijgen.
Enviline 9.0 E-S Mono + 300L buffer +HS25-6, HA + ems-esp
Mijn Enviline 7.0 monoblock moduleert terug tot 1.1 kW met stooklijn ingesteld op voetpunt 20, eindpunt 35.bvw schreef op zondag 10 november 2024 @ 10:08:
Hoever zou de Enviline terug moeten kunnen moduleren? Ik zie hierboven van @tomtom901 dat ie 1.5kW haalt, die van mijn ouders wil maar nauwelijks onder de 3kW.
Ik heb enkel de beperkte logging van de thermostaat ter beschik. Ik zie daar tijdens de wat koudere dagen lange runs ontstaan. Ik kan het vermogen niet uitlezen maar wel het modulatie percentage wat bij lange runs vaak een beetje rond de 15% hangt.Pompadour schreef op zondag 10 november 2024 @ 20:56:
[...]
Mijn Enviline 7.0 monoblock moduleert terug tot 1.1 KW met stooklijn ingesteld op voetpunt 20, eindpunt 35.
[Afbeelding]
Heb zelf ook een monoblock 7kw, ben wel benieuwd of dat ook in lijn is met wat jij ziet.
Welke logging is dat dan? Ik zie in de Easycontrol app en ProControl app enkel absolute getallen in kW.Yaay schreef op zondag 10 november 2024 @ 21:19:
[...]
Ik heb enkel de beperkte logging van de thermostaat ter beschik. Ik zie daar tijdens de wat koudere dagen lange runs ontstaan. Ik kan het vermogen niet uitlezen maar wel het modulatie percentage wat bij lange runs vaak een beetje rond de 15% hangt.
Heb zelf ook een monoblock 7kw, ben wel benieuwd of dat ook in lijn is met wat jij ziet.
Maar 15% van 7kW is ook ca. 1.1 kW dus dat kan wel kloppen. En inderdaad langere runs met koudere dagen.
EasyControl welke ik via volgende intergratie (https://github.com/bosch-...nt-bosch-custom-component) in home assistant heb geladen.Pompadour schreef op zondag 10 november 2024 @ 21:37:
[...]
Welke logging is dat dan? Ik zie in de Easycontrol app en ProControl app enkel absolute getallen in kW.
Maar 15% van 7kW is ook ca. 1.1 kW dus dat kan wel kloppen. En inderdaad langere runs met koudere dagen.
Ik krijg in de EasyControl app zelf sowieso geen getallen te zien, alleen de rode indicator waarop je ongeveer het percentage kunt aflezen.
Wel benieuwd naar procontrol, die kende ik nog niet. Morgen eens naar kijken.
Stel je er niet teveel van voor. M.i. een nogal waardeloze app waar je niet veel meer mee kunt dan je thermostaattemperatuur instellen. En als je al een EasyControl hebt, dan kun je beter die app gebruiken.Yaay schreef op zondag 10 november 2024 @ 22:47:
[...]
Wel benieuwd naar procontrol, die kende ik nog niet. Morgen eens naar kijken.
Zal wellicht het verschil zijn tussen de monoblock en de split dat ie zover terug kan regelen...Pompadour schreef op zondag 10 november 2024 @ 20:56:
[...]
Mijn Enviline 7.0 monoblock moduleert terug tot 1.1 kW met stooklijn ingesteld op voetpunt 20, eindpunt 35.
[Afbeelding]
LG Therma V MonoBloc HM091MR.U44 hybride | Bosch Compress 3000i (split) 5kW hybride | Home Assistant met WAF
Hans, ik had ook defrosts bij alle temperaturen. Bij bewolkt weer altijd 1x per dag 1 defrost per 4 runs bij weer tm 16 graden. Lijkt nu opgelost.HansRemmerswaal schreef op zondag 10 november 2024 @ 15:57:
[...]
Ik heb een paar jaar aan data in Home Assistant geanalyseerd en heb geen logica kunnen vinden.
Een tijdje heb ik gedacht dat het misschien aan het afgiftesysteem ligt, maar ik zie soms ook een vergelijkbaar patroon bij het opwarmen van mijn boiler. Zie onderstaand voorbeeld.
Omdat ik dit probleem dus ook soms zie bij de hot water run ga ik er vanuit dat het probleem NIET is gerelateerd aan mijn afgiftesysteem maar dat er iets technisch mis is met de buitenunit.
NEFIT heeft de elektronica en sensoren vervangen. Het gas gewogen en opnieuw aangevuld. Niets heeft geholpen.
Heb je toevallig ook last van defrosts bij hogere temperaturen? Zeg boven de 10 graden terwijl er geen aanvriezing zichtbaar is?
[Afbeelding]
In maart nieuwe print in binnen- en buitenunit vanwege bijna dagelijks foutmeldingen 5827 en 5828. Resultaat: geen verandering.
In oktober jl wederom nieuwe print in buitenunit.
Resultaat:
- geen foutmeldingen meer
- geen defrosts meer
Allemaal vreemd maar ik ben de defrosts kwijt. T kan dus ...
Succes!
Bosch 3400iElec 10kw bbqkees HA
Goed om te weten, dus misschien is er hoop...PieterL schreef op maandag 11 november 2024 @ 10:14:
[...]
Hans, ik had ook defrosts bij alle temperaturen. Bij bewolkt weer altijd 1x per dag 1 defrost per 4 runs bij weer tm 16 graden. Lijkt nu opgelost.
In maart nieuwe print in binnen- en buitenunit vanwege bijna dagelijks foutmeldingen 5827 en 5828. Resultaat: geen verandering.
In oktober jl wederom nieuwe print in buitenunit.
Resultaat:
- geen foutmeldingen meer
- geen defrosts meer
Allemaal vreemd maar ik ben de defrosts kwijt. T kan dus ...
Succes!
Ik weet niet wat die twee foutmelding zijn, maar die 5828 was een known issue voor die 3400i.
Nefit EnviLine warmtepomp ervaringen uitwisselen
Nefit EnviLine A/W Split 7.0 E-S warmtepomp | Nefit HR 300 liter boiler | Nefit 50 liter buffervat | Nefit Moduline 1010H thermostaat | Home Assistant | BBQKees
Beiden, combi van vvw en convectoren.lc8 schreef op zondag 10 november 2024 @ 20:20:
[...]
Zoek je radiator regeling of VloerV?
ik gebruik nu sinds kort HA met SOnOff TVRZB radiator regelaars, en ben niet ontevreden. Maar het geheel van regelingen is best lastig goe dte krijgen.
Wat voor een actuator is dan het veste voor de vvw? M30 draad.
Nefit EnviLine A/W Split 16.0 T-T | Nefit 300 liter buffer | Nefit Moduline 1010H | Home Assistant Green | BBQKees
Beste? tja, dat hangt van je wensen en eisen af: Aquaris wordt heel goed aangeschreven: dus ik had er eentje bestelt, maar die maakt zon herrie dat ik hem snel geretourneerd heb. Deze SONOFFs zijn het goedkoopste (~30 euro/st) en stil, en hebben 3 gewone AA batterijen en doen daar lang mee. Ze gaan volgens mij digitaal open of dicht: dat heeft zijn nadelen (stoot koud water in de flow), maar ook voordelen: geen fluiten bij kleine opening.Boerharmsen schreef op maandag 11 november 2024 @ 19:04:
[...]
Beiden, combi van vvw en convectoren.
Wat voor een actuator is dan het veste voor de vvw? M30 draad.
Ik gebruik ze via HA met 'betterthermostat' en externe thermosensor om meerdere radiatoren met 1 sensor samen te laten regelen. De temperatuur meting van de radiator-valve zelf valt me niks tegen, maar gebruik ik dus niet. Je kunt ze ook zonder HA met eigen app gebruiken maar dat heb ik niet getest.
Enviline 9.0 E-S Mono + 300L buffer +HS25-6, HA + ems-esp
net als mijn ENviline E9.0s .. onder de 25 graden watertemperatuur (T0) wil de modulatie heel laag (ver onder opgave)... maar schiet dan soms ineens omhoog, hetgeen goed te zien is in je grafiek ~8:20.Pompadour schreef op zondag 10 november 2024 @ 20:56:
[...]
Mijn Enviline 7.0 monoblock moduleert terug tot 1.1 kW met stooklijn ingesteld op voetpunt 20, eindpunt 35.
[Afbeelding]
in het begin streefde ik er naar hier iets van te bergijpen en dit bereik te gebruiken, maar inmiddels heb ik gezien dat de cop daar niks beter is (zelf vaak slechter zoals al genoemd werd): het is gewoon een bug in de nefit soft/hardware.
de ~2.7kW afgegeven (bij cop 5-6 voor de 7.0, of ~3kW voor de 9.0) komt overeen met gespecificeerde minimum modulatie. Minimum modulatie is overigens gedifinieerd als een minimaal compressor toerental zijnde ~20%; wat er dan uit komt hangt van de cop af en die hangt af van de omstandigheden.
Je kunt dit zien als je de compressor speed plot met HA (boiler compressor speed) of de input power uitzet (zelf meteren...)
[ Voor 6% gewijzigd door lc8 op 11-11-2024 20:52 ]
Enviline 9.0 E-S Mono + 300L buffer +HS25-6, HA + ems-esp
Aangezien installateur geen grondwerk doet, moet ik grindbak/-koffer zelf nog voor die tijd maken.
Ik ging daarbij tot vandaag uit van een diepte van zo'n 10 cm, aangezien dat bij een eerdere offerte van een ander merk warmtepomp (Quatt) werd aangegeven.
Maar nu zag ik in één van de Nefit installatie-instructies dat ze voor de dubbele buitenunit een dubbele grind/kiezellaag voorschrijven en meer dan 90 cm in totaal
:Zodoende even verder gegoogeld en kwam ik op dit forum ook onderstaande tegen voor Vaillant met 90 cm diepte. In dat forum kwam ik reacties tegen dat 90 cm in praktijk overkill is en dat omgekeerde piramide-vorm met max 90 cm ook volstaat, of minder diep met evt valpijp.
/f/image/eVJLNFmmPWEKof5HTBdpNhv4.png?f=fotoalbum_large)
Ik zit zelf te denken aan grindbak van zo'n 20 a 30 cm diep, met in midden of aan rand van grindkoffer een 110 mm buis te vullen met grind, zodat water eenvoudiger dieper kan wegtrekken. En bigfoots dan op het grind of deels 'ingegraven' in het grind. Hemelwaterafvoer zit dichtbij buitenunit, maar aansluiting/overloop hierop heeft niet mijn voorkeur ivm mogelijk bevriezen.
Ik zal ook nog even contact zoeken met installateur wat hij aanraad/voorschrijft, maar ik ben zodoende ook benieuwd wat in jullie situatie is toegepast?
En bij voorkeur ook foto hoe op maaiveld niveau is afgewerkt (bigfoot op plat gelegde opsluitband, op grind, tussen grind, anders?).
al het condens water maar weg kan lopen en de grond daar niet dicht vriest. 10cm lijkt me voor dat laatste absoluut niet voldoende idd.
heb je geen afvoer/regenpijp in de buurt?
de Nefit komt met een verwarmingslint wat de afvoerbuis zelf ontdooit houdt.
Enviline 9.0 E-S Mono + 300L buffer +HS25-6, HA + ems-esp
Onderschat niet hoeveel condenswater er uit de WP komt. Bij mij kan het water (nog) niet snel genoeg weglopen en het is in de winter een grote ijsplaat. Ik zou die hemelwaterafvoer toch zeker overwegen...wocko schreef op maandag 11 november 2024 @ 21:31:
Binnenkort wordt mijn Nefit Enviline 9.0 E-S geplaatst
Aangezien installateur geen grondwerk doet, moet ik grindbak/-koffer zelf nog voor die tijd maken.
Ik ging daarbij tot vandaag uit van een diepte van zo'n 10 cm, aangezien dat bij een eerdere offerte van een ander merk warmtepomp (Quatt) werd aangegeven.
Maar nu zag ik in één van de Nefit installatie-instructies dat ze voor de dubbele buitenunit een dubbele grind/kiezellaag voorschrijven en meer dan 90 cm in totaalVoor enkele buitenunit kon ik het niet vinden.
[Afbeelding]:
Zodoende even verder gegoogeld en kwam ik op dit forum ook onderstaande tegen voor Vaillant met 90 cm diepte. In dat forum kwam ik reacties tegen dat 90 cm in praktijk overkill is en dat omgekeerde piramide-vorm met max 90 cm ook volstaat, of minder diep met evt valpijp.
[Afbeelding]
Ik zit zelf te denken aan grindbak van zo'n 20 a 30 cm diep, met in midden of aan rand van grindkoffer een 110 mm buis te vullen met grind, zodat water eenvoudiger dieper kan wegtrekken. En bigfoots dan op het grind of deels 'ingegraven' in het grind. Hemelwaterafvoer zit dichtbij buitenunit, maar aansluiting/overloop hierop heeft niet mijn voorkeur ivm mogelijk bevriezen.
Ik zal ook nog even contact zoeken met installateur wat hij aanraad/voorschrijft, maar ik ben zodoende ook benieuwd wat in jullie situatie is toegepast?
En bij voorkeur ook foto hoe op maaiveld niveau is afgewerkt (bigfoot op plat gelegde opsluitband, op grind, tussen grind, anders?).
Nefit EnviLine A/W Split 7.0 E-S warmtepomp | Nefit HR 300 liter boiler | Nefit 50 liter buffervat | Nefit Moduline 1010H thermostaat | Home Assistant | BBQKees
En hoe diep is in jou geval de grindkoffer?HansRemmerswaal schreef op dinsdag 12 november 2024 @ 07:47:
[...]
Onderschat niet hoeveel condenswater er uit de WP komt. Bij mij kan het water (nog) niet snel genoeg weglopen en het is in de winter een grote ijsplaat. Ik zou die hemelwaterafvoer toch zeker overwegen...
En weet iemand wat het jaarverbruik is van een anti-vrieslint? Volgens mij heb ik wel eens gelezen dat zo'n lint behoorlijk hoog energieverbruik heeft.
Van Enviline kon ik geen gegevens vinden. Van Weheat heeft vermogen tussen 10 en 1350 watt. Dat laatste kan er behoorlijk inhakken als die aardig wat uurtjes aan staat.
ik heb geen grindkoffer. Ik heb een split hoog aan de muur met een buis naar beneden de tuin in.wocko schreef op dinsdag 12 november 2024 @ 10:39:
[...]
En hoe diep is in jou geval de grindkoffer?
En weet iemand wat het jaarverbruik is van een anti-vrieslint? Volgens mij heb ik wel eens gelezen dat zo'n lint behoorlijk hoog energieverbruik heeft.
Van Enviline kon ik geen gegevens vinden. Van Weheat heeft vermogen tussen 10 en 1350 watt. Dat laatste kan er behoorlijk inhakken als die aardig wat uurtjes aan staat.
Nefit EnviLine A/W Split 7.0 E-S warmtepomp | Nefit HR 300 liter boiler | Nefit 50 liter buffervat | Nefit Moduline 1010H thermostaat | Home Assistant | BBQKees
Is er een mogelijkheid om de buderus pomp minder hard te laten pompen? En waar kan ik dat instellen?
Nefit EnviLine IDU Monoblock E 9 E-S, Boiler 300 L, Buffervat 50L. Husdata.
2 zwarte schroeven losdraaien, voorkant isolatie eraf halen, op de pomp zit 1 knopje, daarmee kun je tussen 3 modi en per modus 3 snelheden kiezen.P-twin schreef op dinsdag 12 november 2024 @ 13:11:
Goede middag,
Is er een mogelijkheid om de buderus pomp minder hard te laten pompen? En waar kan ik dat instellen?
Dat is bij de SC (Self Controlled?) versie van de Wilo Para pomp zoals die in mijn Buderus unit zit.
[ Voor 12% gewijzigd door Maurice v/d Zwaan op 12-11-2024 13:49 ]
Het type is echter Bosch CR10H
Moet ik iets aanpassen of klopt dit zo?
(Het servicemenu staat nu niet in bbqkees)
Bosch 3400iElec 10kw bbqkees HA
kan het uitleggen maar even bij Wilo zoeken op Para SC, en je vind de manual.Maurice v/d Zwaan schreef op dinsdag 12 november 2024 @ 13:48:
[...]
2 zwarte schroeven losdraaien, voorkant isolatie eraf halen, op de pomp zit 1 knopje, daarmee kun je tussen 3 modi en per modus 3 snelheden kiezen.
Dat is bij de SC (Self Controlled?) versie van de Wilo Para pomp zoals die in mijn Buderus unit zit.
https://wilo.com/nl/nl/Solutions-Finder/Support/Downloads/
Enviline 9.0 E-S Mono + 300L buffer +HS25-6, HA + ems-esp
/f/image/QQpiZqwyBaXX95mhveU8Zqv8.png?f=fotoalbum_large)