Ik zal mijn eigen conclusies trekken, maar dan wel obv het juiste type. Ik heb de 10kW warmtepomp die wel degelijk op 3 fase staat.lc8 schreef op donderdag 12 februari 2026 @ 16:57:
[...]
bij een 5800 (4/5/7) is voor zosnel ik kan zien de buitenunit (met daarin de compressor) altijd enkel-fase aangesloten: daar kan je sowieso al geen 7kW uit trekken: dan ligt de zekering(automaat) er uit..
in onderstaande snapshot van de 5800 buitenunit installatiemanual zie je (onderaan) de OPGENOMEN vermogens... trek zelf je conclusie aub.
Als je dus echt 7kW meet, dan komt dat uit meerdere fasen en staat er dus ergens nog een heater aan.
maar je mag anders denken van mij hoor :-)
leuk feitje: als je naar de bovenste rijen kijkt zie je ook dat het maximum afgegeven vermogen van de conditie afhangt en bijv bij -10/35 (-10C buiten, met 35C VC water temperatuur afgegeven) het MAX afgegeven vermogen maar 5.86kW is maar Bosch dit wel een 7kW pomp noemt.
[Afbeelding]
[...]
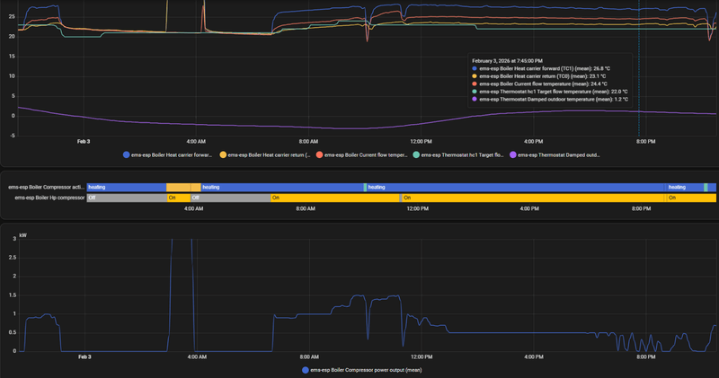
A+2/W35 geeft bij de 10kW al een maximaal opgenomen vermogen van 4,11 kW. Als we het over dhw hebben is dat eerder A+2/W50 en bij legionella A+2/W70. 7 kW opgenomen vermogen kan dus prima.
Bosch 5800i 10, vloerverwarming & fancoils, Zehnder Q600
/f/image/18RoUbj7I4Z9m0TTgJalKCae.png?f=fotoalbum_large)
/f/image/JNt7cJZ6TwZnL8T4TeXlFJSy.png?f=fotoalbum_large)
/f/image/38i7CZa9VYIx1sbuH9TXJWAb.png?f=fotoalbum_large)
/f/image/6LkKhH3xTgSYxmcI6b6kqp1i.png?f=fotoalbum_large)
:strip_exif()/f/image/rhAUHTSJ1FbB5guqoRgxp48E.jpg?f=fotoalbum_large)
:strip_exif()/f/image/fK0GwrOgbqnE4DTUIlrKgmDy.jpg?f=fotoalbum_large)
/f/image/yjU4G0dIi8VMZ9RPTTtIkpOg.png?f=fotoalbum_large)
/f/image/Pf0BI7Lo0UATDtT8xgm6NpY2.png?f=fotoalbum_large)
:strip_exif()/f/image/bpn4yaNVzf6S6FCReDsvPzpD.jpg?f=fotoalbum_large)
/f/image/D3OlNtrq2sfLg3n9l5vxjsxk.png?f=fotoalbum_large)
:strip_exif()/f/image/ua6PEsZTlFhIV4kcwj8Jti8B.png?f=user_large)
/f/image/oOCSlMh8qX0Y9udZwcLqX5d1.png?f=fotoalbum_large)
/f/image/H5nFrBo0zj29sPdIrLfsCqT9.png?f=fotoalbum_large)
:strip_exif()/f/image/jvptbSoZSO5eFHh621vqZ1xG.png?f=user_large)
:strip_exif()/f/image/iLBsf9S0oZlSDmm9cHmzR94q.png?f=user_large)
:strip_exif()/f/image/2EdK7ntfYYVGr0Zi1iuUHtW5.png?f=user_large)
/f/image/TyjayjYxQuSh54g5Y1bfUak8.png?f=fotoalbum_large)
/f/image/Hr3xZ1lchVex90DecWsS83qf.png?f=fotoalbum_large)
/f/image/6NS6Kwno3iVJKlbFPd20y22D.png?f=fotoalbum_large)
/f/image/IIpCTsYv94ufLs5M6eQ4COpw.png?f=fotoalbum_large)
/f/image/kE7kmqFUDpm36b2Ehhod89Ua.png?f=fotoalbum_large)
/f/image/PNXRqB2GVEMPkxVbQ398hSb1.png?f=fotoalbum_large)
/f/image/W9KYWxqszGNxRPCHaQ7uqFzN.png?f=fotoalbum_large)
/f/image/1CGLxpy5rYD5AbYRsAwz60Fg.png?f=fotoalbum_large)
:strip_exif()/f/image/Dx814QP7qkJbEsf3pvX67Bxg.png?f=user_large)
:strip_exif()/f/image/hcpmhHJkNUizQEpgUckZjuhS.jpg?f=fotoalbum_large)
/f/image/2bP7O5p9i4aNQ9EYECo4pOyD.png?f=fotoalbum_large)
:strip_exif()/f/image/C42CIlS0SfTJjMagaTZJAbzz.jpg?f=fotoalbum_large)
:strip_exif()/f/image/BygxNwGxXv0ffU9Xvbz8kWum.jpg?f=fotoalbum_large)
:strip_exif()/f/image/uh3xkI4uKatGN91zoFcu9Gid.jpg?f=fotoalbum_large)
:strip_exif()/f/image/7cXpCaEOVibH0BGWbRYsc026.jpg?f=fotoalbum_large)
/f/image/jm8u4WTeiFHJnDkg8ukCJgJ4.png?f=fotoalbum_large)