De installatie is voorzien van een 50 ltr buffervat in het cv- circuit, enkelvoudig aangesloten (2-aansluitingen). Onze installateur vertelde dat in het verleden het vat met 4-aansluitingen werd aangesloten, maar dat omwille van het gedrag van de warmtepomp tijdens het voor- en najaar het vat nu enkelvoudig wordt aangesloten. Het verklaart uiteraard niet het gedrag van de warmtepomp, je zou juist verwachten dat bij hogere temperaturen deze of op lagere cv - temperaturen zou gaan werken of uit zou gaan.
Verwarmen uitzetten? Hier verwarmt de WP sinds 8-3 niet meer.The Legend schreef op vrijdag 11 maart 2022 @ 22:43:
Dat gevoel heb ik hier ook. Hij draait hier nu vanaf ca. 2 uur snachts tot 2 uur smiddags, maar overdag pompt ie ook nog gewoon 29 graden de vloer in terwijl het dan door instraling al 21 graden is. Heb het idee dat ie rustig een paar uur minder kan draaien, maar heb er nog niet naar gekeken hoe ik dat voor elkaar zou kunnen krijgen.
The choice is simple – do you do it in this life, or the next? In case of the former, why wait?
Klinkt niet gek nee
Vraag me wel af hoe ver het dan afkoelt snachts, maar dat is gewoon testen.
Ik ben toch malle pietje niet!
Ik heb gisteren eens de extra warmwater voorziening aangezet. We leverde op dat moment 5kw terug. Beter om die energie op te slaan in warm water. Maar dan gaat de wp toch gewoon met de elek. bij verwarming van 9kw aan de slag.. @JakeOfOz is dat bij jou ook zo?JakeOfOz schreef op donderdag 10 maart 2022 @ 11:43:
[...]
De automatisering die ik nu heb checkt of we meer dan 4kW aan het terugleveren zijn, en zet dan de extra warm water-functie aan op 60 graden (maximaal 1x per 48 uur).
Nefit Envilline 13kW all-ellectric | HR 300L boiler | 100L buffervat | Buderus pomp | Vloerverwarming met naregeling: Danfoss Icon | 11,52 kWp zonnepaneel installatie
Dat kan dus met je kamerinvloed wat aanpassen. Die neemt daadwerkelijk de ruimtetemperaruur mee.
Met dit soort dagen is het door de zon (instraling dus) erg lekker warm. Maar de temperatuur van de lucht buiten is echt nog wel laag. En dat laatste is wat je warmtepomp meet.
Als je de warmtepomp niet vertelt dat het binnen warm genoeg is, zal 'ie gewoon lekker doorgaan met verwarmen.
Overigens zijn dit soort dagen altijd lastig. De temperatuurverschillen zijn gewoon heel groot.
Met dit soort dagen is het door de zon (instraling dus) erg lekker warm. Maar de temperatuur van de lucht buiten is echt nog wel laag. En dat laatste is wat je warmtepomp meet.
Als je de warmtepomp niet vertelt dat het binnen warm genoeg is, zal 'ie gewoon lekker doorgaan met verwarmen.
Overigens zijn dit soort dagen altijd lastig. De temperatuurverschillen zijn gewoon heel groot.
Klopt, dat doet 'ie bij ons ook. Volgens mij doen ze dat altijd als je het extra warmwater aanzet, omdat je dan aangeeft dat je snel warm water nodig hebt.scarwoman schreef op zaterdag 12 maart 2022 @ 08:31:
[...]
Ik heb gisteren eens de extra warmwater voorziening aangezet. We leverde op dat moment 5kw terug. Beter om die energie op te slaan in warm water. Maar dan gaat de wp toch gewoon met de elek. bij verwarming van 9kw aan de slag.. @JakeOfOz is dat bij jou ook zo?
Ik zoek nog een manier om dat met de warmtepomp te kunnen doen
Ruimte invloed staat bij ons uit omdat wij met een naregeling werken. De kamertemperatuur offset staat op 0K om dezelfde reden. ‘s Nachts draait de warmtepomp op nachtverlaging van 1 graden, de temperatuur in woonkamer daalt dan maximaal 0,5 graden bij de nacht temperaturen van de afgelopen dagen (hier aan de oostgrens was het ‘s nachts -3 tot -5 graden). Misschien maar een de nachtverlaging van 1 naar 2 graden brengen om te zien wat er dan met de temperatuur in de woonkamer gebeurd.JakeOfOz schreef op zaterdag 12 maart 2022 @ 08:35:
Dat kan dus met je kamerinvloed wat aanpassen. Die neemt daadwerkelijk de ruimtetemperaruur mee.
Met dit soort dagen is het door de zon (instraling dus) erg lekker warm. Maar de temperatuur van de lucht buiten is echt nog wel laag. En dat laatste is wat je warmtepomp meet.
Als je de warmtepomp niet vertelt dat het binnen warm genoeg is, zal 'ie gewoon lekker doorgaan met verwarmen.
Overigens zijn dit soort dagen altijd lastig. De temperatuurverschillen zijn gewoon heel groot.
Dat hangt natuurlijk van een hoop parameters af. Weliswaar nieuwbouw conform laatste bouwbesluit, maar vrouwlief en dochter zijn nogal kouwelijk, onze temperatuur in de woonkamer is standaard 21,5 graden (wat een compromis is, ik vind het te warm, maar vrouwlief te koud en zit nog met een dekentje over op de bankJoris748 schreef op zaterdag 12 maart 2022 @ 01:39:
[...]
Verwarmen uitzetten? Hier verwarmt de WP sinds 8-3 niet meer.

Hoe heb je dat uitgerekend? Want meestal is dat juist helemaal niet beter. Het levert je meer op als je die stroom gewoon teruglevert aan het net en je later, als je SWW weer is afgekoeld, weer met COP~3 SWW gaat maken.scarwoman schreef op zaterdag 12 maart 2022 @ 08:31:
Ik heb gisteren eens de extra warmwater voorziening aangezet. We leverde op dat moment 5kw terug. Beter om die energie op te slaan in warm water.
WP: ME PUHZ-SW75YAA + ERSD-VM2D + EV-WP-TWS-1W 300; AC: ME MXZ-2F42VF + 2x MSZ-LN25VGV; PV: 14.08 kWp O/W + SMA STP 8.0; Vent: Zehnder Q600 ERV + Ubbink AirExcellent.
Ik kwam deze interessante website tegen over warmtepompen.
Onlangs las ik hier over het ontbreken van een sticky in dit topic. Misschien kan dit de goede basis vormen?
Ik ben wat aan het experimenteren. De geleverde zonne-energie ligt nu rond de 2,5 kw. Ik heb nu niet de extra warmwater voorziening aangezet, want die pakt gelijk de elektrische bijverwarming. In plaats daarvan heb ik het eens het warm water programma van ECO naar Comfort gezet en dat levert dit op:strip_exif()/f/image/m7gXc97a8lm1lf1o53ELzthv.jpg?f=fotoalbum_large)
Het is nu in het weekend daltarief waar ik 0,15949
€ per kWh voor betaal. De geleverde "gratis" zonne-energie van 2,5 kWh wordt nu zo goed als volledig gebruikt door de warmtepomp omdat die warm water maakt. Als ik de 2,5 kw in plaats daarvan terug zou leveren zou me dat € -0,08198 per kWh opleveren in mijn energie contract.
Dus als ik de SWW later op het net zou laten draaien en dus ongeveer 16 cent per kWh moet betalen ben ik duurder uit. Dan kan ik beter op dit moment met het overschot aan energie warm water maken en de energie in de "water batterij" opslaan. Dat is mijn redenering, klopt die denk je? Goede vraag
Dit is de huidige status van de compressor bij deze tweak::strip_exif()/f/image/oe4Papsf2YtYDW1M55AawxhM.jpg?f=fotoalbum_large)
Nu alleen nog een manier om te automatiseren... @JakeOfOz
code:
1
| https://opleidingen.rensa.nl/mod/book/view.php?id=635 |
Onlangs las ik hier over het ontbreken van een sticky in dit topic. Misschien kan dit de goede basis vormen?
Als ik met bijverwarming warm water maak is een COP van 1 inderdaad minder rendabel dan dat ik dat doe met de warmtepomp met een COP van 3.Andrehj schreef op zaterdag 12 maart 2022 @ 09:40:
[...]
Hoe heb je dat uitgerekend? Want meestal is dat juist helemaal niet beter. Het levert je meer op als je die stroom gewoon teruglevert aan het net en je later, als je SWW weer is afgekoeld, weer met COP~3 SWW gaat maken.
Ik ben wat aan het experimenteren. De geleverde zonne-energie ligt nu rond de 2,5 kw. Ik heb nu niet de extra warmwater voorziening aangezet, want die pakt gelijk de elektrische bijverwarming. In plaats daarvan heb ik het eens het warm water programma van ECO naar Comfort gezet en dat levert dit op
:strip_exif()/f/image/m7gXc97a8lm1lf1o53ELzthv.jpg?f=fotoalbum_large)
Het is nu in het weekend daltarief waar ik 0,15949
€ per kWh voor betaal. De geleverde "gratis" zonne-energie van 2,5 kWh wordt nu zo goed als volledig gebruikt door de warmtepomp omdat die warm water maakt. Als ik de 2,5 kw in plaats daarvan terug zou leveren zou me dat € -0,08198 per kWh opleveren in mijn energie contract.
Dus als ik de SWW later op het net zou laten draaien en dus ongeveer 16 cent per kWh moet betalen ben ik duurder uit. Dan kan ik beter op dit moment met het overschot aan energie warm water maken en de energie in de "water batterij" opslaan. Dat is mijn redenering, klopt die denk je? Goede vraag
Dit is de huidige status van de compressor bij deze tweak:
:strip_exif()/f/image/oe4Papsf2YtYDW1M55AawxhM.jpg?f=fotoalbum_large)
Nu alleen nog een manier om te automatiseren... @JakeOfOz
Nefit Envilline 13kW all-ellectric | HR 300L boiler | 100L buffervat | Buderus pomp | Vloerverwarming met naregeling: Danfoss Icon | 11,52 kWp zonnepaneel installatie
Ah, via die weg kan het inderdaad, en dan op basis van je teruglevering je programma switchen! Dat ga ik eens proberen zoscarwoman schreef op zaterdag 12 maart 2022 @ 12:09:
Als ik met bijverwarming warm water maak is een COP van 1 inderdaad minder rendabel dan dat ik dat doe met de warmtepomp met een COP van 3.
Ik ben wat aan het experimenteren. De geleverde zonne-energie ligt nu rond de 2,5 kw. Ik heb nu niet de extra warmwater voorziening aangezet, want die pakt gelijk de elektrische bijverwarming. In plaats daarvan heb ik het warm water programma van ECO naar Comfort gezet en dat levert dit op
Nu alleen nog een manier om te automatiseren... @JakeOfOz
je kunt op je binnenunit de temperatuur aanpassen voor voor extra warm water.
die staat standaard op 60 en dan gaat hij net zoals voor een legionella run de el bijverwarming erin gooien.
Ik heb hem nu op 58 gezet en het idee dat hij het nu met de warmtepomp doet en geen elektrisch meer.
ik heb eerder ook geprobeerd met de eco stand ed maar hij begint pas als hij onder de minimale waarde zit en ik kreeg geen fijne spreiding tussen eco comfort etc waar hij gewoon deed wat ik wou.
edit: nog even getest en gecontroleerd gisteravond, en hij heeft alleen de warmtepomp gebruikt voor extra heet water. dus lijkt te werken.
die staat standaard op 60 en dan gaat hij net zoals voor een legionella run de el bijverwarming erin gooien.
Ik heb hem nu op 58 gezet en het idee dat hij het nu met de warmtepomp doet en geen elektrisch meer.
ik heb eerder ook geprobeerd met de eco stand ed maar hij begint pas als hij onder de minimale waarde zit en ik kreeg geen fijne spreiding tussen eco comfort etc waar hij gewoon deed wat ik wou.
edit: nog even getest en gecontroleerd gisteravond, en hij heeft alleen de warmtepomp gebruikt voor extra heet water. dus lijkt te werken.
[ Voor 12% gewijzigd door Lochnes op 13-03-2022 09:25 ]
Sinds twee weken hebben we nu een Enviline 5kW Tower staan met een split unit.
Maar hij schakelt relatief veel in en uit en loopt nooit langer als een halfuur (zie plaatje).
Ons huis heeft op de beganegrond VVW, op de eerste verdieping 4 kamers met
radiatoren en op de bovenste verdieping het kantoor met radiator.
Wat ik al geprobeerd heb:
-1- stooklijn aanpassen loopt nu van 20-30
-2- Openen van de radiatoren (meer warmte afgifte) heeft geen effect, alleen de vloerverwarming wordt dan niet meer warm
-3- Knijpen van de voetventielen zodat er weer water door de VVW gaat. Nauwelijks meer water door de radiatoren.
Is er iets dat ik nog kan proberen?
Maar hij schakelt relatief veel in en uit en loopt nooit langer als een halfuur (zie plaatje).
Ons huis heeft op de beganegrond VVW, op de eerste verdieping 4 kamers met
radiatoren en op de bovenste verdieping het kantoor met radiator.
Wat ik al geprobeerd heb:
-1- stooklijn aanpassen loopt nu van 20-30
-2- Openen van de radiatoren (meer warmte afgifte) heeft geen effect, alleen de vloerverwarming wordt dan niet meer warm
-3- Knijpen van de voetventielen zodat er weer water door de VVW gaat. Nauwelijks meer water door de radiatoren.
Is er iets dat ik nog kan proberen?
/f/image/LBpzJaWfm2pEHHwRy80GuTci.png?f=fotoalbum_large)
Misschien te weinig afgifteUnstable Element schreef op zondag 13 maart 2022 @ 14:23:
Sinds twee weken hebben we nu een Enviline 5kW Tower staan met een split unit.
Maar hij schakelt relatief veel in en uit en loopt nooit langer als een halfuur (zie plaatje).
Ons huis heeft op de beganegrond VVW, op de eerste verdieping 4 kamers met
radiatoren en op de bovenste verdieping het kantoor met radiator.
Wat ik al geprobeerd heb:
-1- stooklijn aanpassen loopt nu van 20-30
-2- Openen van de radiatoren (meer warmte afgifte) heeft geen effect, alleen de vloerverwarming wordt dan niet meer warm
-3- Knijpen van de voetventielen zodat er weer water door de VVW gaat. Nauwelijks meer water door de radiatoren.
Is er iets dat ik nog kan proberen?
[Afbeelding]
Je kunt proberen Je stooklijn hoger te zetten 25 - 35 bevoorbeeld
En ik weet niet of je een buffervat hebt met aparte pomp anders kun je die pomp een stand hoger zetten voor meer afgifte En meer flow door je vloerverwarming systeem
En het is nu een moeilijke tijd om langere runs te krijgen je huis koelt niet echt af snachts en warmt overdag lekker op door de zon
Maar deze stappen zou je kunnen proberen
Nefit enviline A/W split 5.0 Tower binnenunit met 190 liter boilervat, 50 liter Nefit buffervat, thermostaat 1010H, en boderus pomp unit,
Je hebt een 5 kW warmtepomp die steeds vermogens van 5+ kW levert? Dan draait ie dus steeds op maximaal vermogen. Dat is al niet goed. Dan zou je stooklijn nog steeds veel te hoog staan.Unstable Element schreef op zondag 13 maart 2022 @ 14:23:
Sinds twee weken hebben we nu een Enviline 5kW Tower staan met een split unit.
Maar hij schakelt relatief veel in en uit en loopt nooit langer als een halfuur (zie plaatje).
Ons huis heeft op de beganegrond VVW, op de eerste verdieping 4 kamers met
radiatoren en op de bovenste verdieping het kantoor met radiator.
Wat ik al geprobeerd heb:
-1- stooklijn aanpassen loopt nu van 20-30
-2- Openen van de radiatoren (meer warmte afgifte) heeft geen effect, alleen de vloerverwarming wordt dan niet meer warm
-3- Knijpen van de voetventielen zodat er weer water door de VVW gaat. Nauwelijks meer water door de radiatoren.
Is er iets dat ik nog kan proberen?
[Afbeelding]
Verder smeekt het huidige weer natuurlijk om nachtverlaging. Dan draait je WP alleen overdag, met een veel hoger rendement als 's nachts. Dat zou ik ook maar eens instellen.
WP: ME PUHZ-SW75YAA + ERSD-VM2D + EV-WP-TWS-1W 300; AC: ME MXZ-2F42VF + 2x MSZ-LN25VGV; PV: 14.08 kWp O/W + SMA STP 8.0; Vent: Zehnder Q600 ERV + Ubbink AirExcellent.
We hebben inderdaad een 50L buffervat welke is aangesloten parallel aan de leiding tussen de warmtepomp en de Buderus pomp. Deze laatste wordt aangestuurd vanuit de warmte pomp.
De COP staat nog op 3.9 dus daar maak ik mij weinig zorgen om.
Sowieso vind ik het raar dat hij nu ook loopt te draaien, CV bedrijf zou uit moeten staan boven de 18 graden als ik het goed begrepen heb.
Een ander dingetje: Hij haalt nooit de ingestelde temperatuur van de boiler (behalve bij de legionella run) blijft altijd 1 graad boven de inschakel temperatuur hangen.
edit:
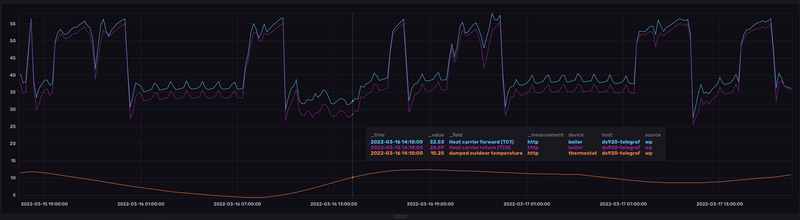
Net nog wat grafiekjes gemaakt en deze vind ik erg bijzonder/
Ik had voor vannacht al een nachtverlaging van 21 naar 17C ingezet.
Maar hoe komt de retour hoger terug als dat hij wordt weg gestuurd....
/f/image/3qAGL0ozXyEgDPlQmZ9AMPQx.png?f=fotoalbum_large)
/f/image/Sgso4AdKzakTkPP5MFjpVPyZ.png?f=fotoalbum_large)
De COP staat nog op 3.9 dus daar maak ik mij weinig zorgen om.
Sowieso vind ik het raar dat hij nu ook loopt te draaien, CV bedrijf zou uit moeten staan boven de 18 graden als ik het goed begrepen heb.
Een ander dingetje: Hij haalt nooit de ingestelde temperatuur van de boiler (behalve bij de legionella run) blijft altijd 1 graad boven de inschakel temperatuur hangen.
edit:
Net nog wat grafiekjes gemaakt en deze vind ik erg bijzonder/
Ik had voor vannacht al een nachtverlaging van 21 naar 17C ingezet.
Maar hoe komt de retour hoger terug als dat hij wordt weg gestuurd....
/f/image/3qAGL0ozXyEgDPlQmZ9AMPQx.png?f=fotoalbum_large)
/f/image/Sgso4AdKzakTkPP5MFjpVPyZ.png?f=fotoalbum_large)
/f/image/SbiwMGGMd5uExRq693YXhrqa.png?f=fotoalbum_large)
[ Voor 53% gewijzigd door Unstable Element op 13-03-2022 17:13 . Reden: extra informatie ]
Eens dat een sticky goed kan werken. Is de TS nog actief?scarwoman schreef op zaterdag 12 maart 2022 @ 12:09:
Ik kwam deze interessante website tegen over warmtepompen.
code:
1 https://opleidingen.rensa.nl/mod/book/view.php?id=635
Onlangs las ik hier over het ontbreken van een sticky in dit topic. Misschien kan dit de goede basis vormen?
Hoe kan je dit uitrekenen? Ik weet wat voor buizen ik heb, maar ik heb geen idee hoe ik met deze informatie nu tot de optimale temperatuur ga komen.Andrehj schreef op zondag 6 maart 2022 @ 12:41:
[...]
Voor een nieuwbouwwoning mét VVW is 40 graden idioot en het (zoveelste) voorbeeld van een incompetente installateur.
Reken maar eens uit (a.d.h.v. de afgiftetabellen van vloerverwarming, zoals hier te downloaden) hoeveel vermogen je WP nodig heeft om op die 40 graden uit te komen. Dat gaat ie nooit halen.
Zet die waarde maar eens op 30 graden. Dan loopt je WP al een stuk beter (en véél zuiniger).
Tip: Zet in de volgende winter je thermostaatcompensatie op nul, en probeer dan de perfecte stooklijn te vinden. Pas daarna de thermostaatcompensatie er weer bij schakelen.
Dat is meer een nice to know. Het belangrijkst is om je stooklijn goed in te stellen.jeffreytigch schreef op zondag 13 maart 2022 @ 19:38:
[...]
Hoe kan je dit uitrekenen? Ik weet wat voor buizen ik heb, maar ik heb geen idee hoe ik met deze informatie nu tot de optimale temperatuur ga komen.
Nefit Envilline 13kW all-ellectric | HR 300L boiler | 100L buffervat | Buderus pomp | Vloerverwarming met naregeling: Danfoss Icon | 11,52 kWp zonnepaneel installatie
Warmtepomp op constante aanvoertemperatuur zetten en kijken bij welke buitentemperatuur je welke aanvoertemperatuur nodig hebt om je huis op temperatuur te houden.jeffreytigch schreef op zondag 13 maart 2022 @ 19:38:
Hoe kan je dit uitrekenen? Ik weet wat voor buizen ik heb, maar ik heb geen idee hoe ik met deze informatie nu tot de optimale temperatuur ga komen.
Daarbij is er nog een minimum aanvoertemperatuur: Dit is de waarde waarbij je warmtepomp net niet gaat pendelen.
WP: ME PUHZ-SW75YAA + ERSD-VM2D + EV-WP-TWS-1W 300; AC: ME MXZ-2F42VF + 2x MSZ-LN25VGV; PV: 14.08 kWp O/W + SMA STP 8.0; Vent: Zehnder Q600 ERV + Ubbink AirExcellent.
Gisterenavond viel het mij op dat de Buderus unit met de Wilo pomp erin uitging. Ik was in de veronderstelling dat dat ding altijd aan hoorde te staan, omdat die afgelopen winter naar mijn idee alleen maar heeft gedraaid.
Vandaag draaide die de hele dag weer wel, maar het lijkt zo zinloos omdat zowel aanvoertemp als retourtemp hetzelfde zijn..? Waarom moet die pomp dan draaien als de warmtepomp met compressor toch niet draait voor een warme vloer?
Zo is die dan de hele dag bezig; zie afbeelding::strip_exif()/f/image/CxCXADoSPBR25xPbvCacGEIF.jpg?f=fotoalbum_large)
:strip_exif()/f/image/fOy2tAJby2W7AdCxZ25NfJKQ.jpg?f=fotoalbum_large)
Ik lees hier ook veel over de TC3 en TC0, zou dit daarmee te maken hebben? De bedrijfsmodus CV-pomp staat op auto overigens
Vandaag draaide die de hele dag weer wel, maar het lijkt zo zinloos omdat zowel aanvoertemp als retourtemp hetzelfde zijn..? Waarom moet die pomp dan draaien als de warmtepomp met compressor toch niet draait voor een warme vloer?
Zo is die dan de hele dag bezig; zie afbeelding:
:strip_exif()/f/image/CxCXADoSPBR25xPbvCacGEIF.jpg?f=fotoalbum_large)
:strip_exif()/f/image/fOy2tAJby2W7AdCxZ25NfJKQ.jpg?f=fotoalbum_large)
Ik lees hier ook veel over de TC3 en TC0, zou dit daarmee te maken hebben? De bedrijfsmodus CV-pomp staat op auto overigens
[ Voor 36% gewijzigd door scarwoman op 13-03-2022 20:12 ]
Nefit Envilline 13kW all-ellectric | HR 300L boiler | 100L buffervat | Buderus pomp | Vloerverwarming met naregeling: Danfoss Icon | 11,52 kWp zonnepaneel installatie
Wat is het doel van die pomp? Kun je je systeem niet zodanig bouwen dat je geen externe pomp nodig hebt?scarwoman schreef op zondag 13 maart 2022 @ 20:04:
Gisterenavond viel het mij op dat de Buderus unit met de Wilo pomp erin uitging. Ik was in de veronderstelling dat dat ding altijd aan hoorde te staan, omdat die afgelopen winter naar mijn idee alleen maar heeft gedraaid.
Vandaag draaide die de hele dag weer wel, maar het lijkt zo zinloos omdat zowel aanvoertemp als retourtemp hetzelfde zijn..? Waarom moet die pomp dan draaien als de warmtepomp met compressor toch niet draait voor een warme vloer?
Zo is die dan de hele dag bezig; zie afbeelding:[Afbeelding]
[Afbeelding]
Ik lees hier ook veel over de TC3 en TC0, zou dit daarmee te maken hebben? De bedrijfsmodus CV-pomp staat op auto overigens.
WP: ME PUHZ-SW75YAA + ERSD-VM2D + EV-WP-TWS-1W 300; AC: ME MXZ-2F42VF + 2x MSZ-LN25VGV; PV: 14.08 kWp O/W + SMA STP 8.0; Vent: Zehnder Q600 ERV + Ubbink AirExcellent.
Die pomp pompt het water naar de 280m2 vloer via de verdelers voor de VVW. Zonder pomp kan niet ivm de grote vloeroppervlakte. Als er niet verwarmd wordt in de VVW dan zou die pomp toch uitgeschakeld moeten worden?Andrehj schreef op zondag 13 maart 2022 @ 20:09:
[...]
Wat is het doel van die pomp? Kun je je systeem niet zodanig bouwen dat je geen externe pomp nodig hebt?
Nefit Envilline 13kW all-ellectric | HR 300L boiler | 100L buffervat | Buderus pomp | Vloerverwarming met naregeling: Danfoss Icon | 11,52 kWp zonnepaneel installatie
Wie heeft je dat wijs gemaakt? Heb je dan twee pompen in serie staan? Of een buffervat voor niks?scarwoman schreef op zondag 13 maart 2022 @ 20:14:
Die pomp pompt het water naar de 280m2 vloer via de verdelers voor de VVW. Zonder pomp kan niet ivm de grote vloeroppervlakte.
Hier heb ik ook ca 280 m² oppervlak, en dat trekt de pomp van de WP makkelijk. Sterker nog, die staat maar op stand 3 van de 5...
Ik denk dat je op zoek moet naar een installateur die zijn vak verstaat....
WP: ME PUHZ-SW75YAA + ERSD-VM2D + EV-WP-TWS-1W 300; AC: ME MXZ-2F42VF + 2x MSZ-LN25VGV; PV: 14.08 kWp O/W + SMA STP 8.0; Vent: Zehnder Q600 ERV + Ubbink AirExcellent.
Ik zie deze buderus unit met wilo vaker langskomen in dit topic. Zou kunnen dat die overbodig is, maar zie hem hier dus wel vaker. Andere leden hier die een buderus unit hebben hier ervaring mee?Andrehj schreef op zondag 13 maart 2022 @ 20:30:
[...]
Wie heeft je dat wijs gemaakt? Heb je dan twee pompen in serie staan? Of een buffervat voor niks?
Hier heb ik ook ca 280 m² oppervlak, en dat trekt de pomp van de WP makkelijk. Sterker nog, die staat maar op stand 3 van de 5...
Ik denk dat je op zoek moet naar een installateur die zijn vak verstaat....
Nefit Envilline 13kW all-ellectric | HR 300L boiler | 100L buffervat | Buderus pomp | Vloerverwarming met naregeling: Danfoss Icon | 11,52 kWp zonnepaneel installatie
Wij dus en dan ook een Wilo bij de vloerverwarming.
scarwoman schreef op zondag 13 maart 2022 @ 20:34:
[...]
Ik zie deze buderus unit met wilo vaker langskomen in dit topic. Zou kunnen dat die overbodig is, maar zie hem hier dus wel vaker. Andere leden hier die een buderus unit hebben hier ervaring mee?
@The Legend hoe bevalt je WP? Ik ben me toch weer even aan het verdiepen qua huidige gasprijzen.
- Wat voor huis heb je?
- Kan je inschatten hoeveel gas je bespaart?
- Merk je iets qua comfort in de woning?
- Heb je tips qua gebruik en aanschaf?
Als je bij Nefit / Bosch een installatie samenstelt wordt er volgens mij standaard een 50L buffervat met een Buderus pomp geconfigureerd, kennelijk vindt Nefit dit dus in verreweg de meeste situaties nodigAndrehj schreef op zondag 13 maart 2022 @ 20:30:
[...]
Wie heeft je dat wijs gemaakt? Heb je dan twee pompen in serie staan? Of een buffervat voor niks?
Hier heb ik ook ca 280 m² oppervlak, en dat trekt de pomp van de WP makkelijk. Sterker nog, die staat maar op stand 3 van de 5...
Ik denk dat je op zoek moet naar een installateur die zijn vak verstaat....
Ik ben toch malle pietje niet!
Gaat de wilo bij jou ook wel eens uit? En zie je dat een patroon in?Unstable Element schreef op zondag 13 maart 2022 @ 20:39:
Wij dus en dan ook een Wilo bij de vloerverwarming.
[...]
Nefit Envilline 13kW all-ellectric | HR 300L boiler | 100L buffervat | Buderus pomp | Vloerverwarming met naregeling: Danfoss Icon | 11,52 kWp zonnepaneel installatie
Het is een 2-1-kap uit 2015. Dak is Rc6, gevel Rc5 en vloer Rc3.5, maar wel type C ventilatie en zonder al te veel aandacht aan luchtdichtheid verder. Beneden vloerverwarming (incl. bijkeuken en berging), zal ca. 100m2. Boven LTV-radiatoren maar die staan eigenlijk altijd dicht. Badkamer vloerverwarming op de retour.BlauweFles schreef op zondag 13 maart 2022 @ 20:46:
@The Legend hoe bevalt je WP? Ik ben me toch weer even aan het verdiepen qua huidige gasprijzen.Bedankt alvast!
- Wat voor huis heb je?
- Kan je inschatten hoeveel gas je bespaart?
- Merk je iets qua comfort in de woning?
- Heb je tips qua gebruik en aanschaf?
Gasbesparing deze winter is maximaal. 0m3 gas verbruikt voor verwarmen. In december 2020 hadden we hier 433 graaddagen (volgens Enelogic), met een verbruik van 175m3 gas. December 2021 waren het 461 graaddagen en verbruikten we 34m3 gas (alleen SWW dus).
Comfort is verbeterd. Doordat de WP maar 5kW doet, maakt de WP heel lange runs en dat zorgt voor een heel constante vloertemperatuur. Vanaf mei 2021 heeft ‘ie 73 starts gemaakt, waarvan 15 in de afgelopen weken dat het zulk mooi weer is overdag. De hele winter is zo ongeveer 1 lange run geweest.
Qua tips: zorg voor een installateur die weet wat ‘ie doet en bekend is met het systeem. Ik zat ivm garantie vast aan een installateur die echt veel te veel geld heeft gerekend voor het installatiewerk. Maar ja, in deze tijden van krapte heb je het niet voor het uitkiezen.
Ik ben toch malle pietje niet!
Wij hebben dezelfde opstelling. En de pomp draait altijd. Heb van de winter de pomp snelheid al aangepast omdat hij zo stond te loeien.scarwoman schreef op zondag 13 maart 2022 @ 20:54:
[...]
Gaat de wilo bij jou ook wel eens uit? En zie je dat een patroon in?
Heb me er nooit in verdiept maar volgens mij kun je er een pomp schakelaar tussen zetten die de pomp uit zet als er geen warmte vraag is.
Maar het gevaar daarin is dat de pomp vast komt te zitten?
Ik ga me er ook eens in verdiepen. Toch zonde als die pomp de hele zomer staat te draaien.
Ik denk dus dat er een pomp schakelaar in zit want bij mij gaat die dus wel eens uit. Alleen ik snap niet helemaal in welk patroon een op basis waarvan omdat hij sinds nog steeds draait als de vloerverwarming niet aan staat..Noxa schreef op zondag 13 maart 2022 @ 21:01:
[...]
Wij hebben dezelfde opstelling. En de pomp draait altijd. Heb van de winter de pomp snelheid al aangepast omdat hij zo stond te loeien.
Heb me er nooit in verdiept maar volgens mij kun je er een pomp schakelaar tussen zetten die de pomp uit zet als er geen warmte vraag is.
Maar het gevaar daarin is dat de pomp vast komt te zitten?
Ik ga me er ook eens in verdiepen. Toch zonde als die pomp de hele zomer staat te draaien.
Nefit Envilline 13kW all-ellectric | HR 300L boiler | 100L buffervat | Buderus pomp | Vloerverwarming met naregeling: Danfoss Icon | 11,52 kWp zonnepaneel installatie
Wij hebben exact zo'n zelfde pomp in het systeem als @scarwoman (toevallig in het oosten des lands, aangelegd door Loohuis?)
Die externe pomp is wel nodig om door de lengte vloerverwarming te komen, zeker als je ook nog één of twee verdiepingen omhoog moet pompen. Hij wordt ook gewoon aangestuurd door de Nefit unit.
Die externe pomp is wel nodig om door de lengte vloerverwarming te komen, zeker als je ook nog één of twee verdiepingen omhoog moet pompen. Hij wordt ook gewoon aangestuurd door de Nefit unit.
Sorry, maar dat is slaat technisch echt nergens op.JakeOfOz schreef op maandag 14 maart 2022 @ 06:28:
Die externe pomp is wel nodig om door de lengte vloerverwarming te komen, zeker als je ook nog één of twee verdiepingen omhoog moet pompen. Hij wordt ook gewoon aangestuurd door de Nefit unit.
Ten eerste krijg je als je meer vloerverwarmingsoppervlakte hebt meer kringen. En die staan parallel. Dat betekent dat de leidingweerstand afneemt naarmate je meer zones hebt.
Uiteraard moet je dan (vaak) ook wat meer liters verpompen, maar daarvoor is de pomp in de warmtepomp dan ook een slag groter.
En ten tweede maakt de hoogte ook al niks uit. Het water wat naar beneden stroom compenseert namelijk de pompdruk die nodig is om het water weer omhoog te pompen. Netto valt deze hele hoogtecomponent dus uit de berekening.
Conclusie: Buffervat eruit, secundaire pomp(en) eruit en gewoon met lage kosten en hoge COP de WP rechtstreeks in de vloerverwarming laten pompen!
WP: ME PUHZ-SW75YAA + ERSD-VM2D + EV-WP-TWS-1W 300; AC: ME MXZ-2F42VF + 2x MSZ-LN25VGV; PV: 14.08 kWp O/W + SMA STP 8.0; Vent: Zehnder Q600 ERV + Ubbink AirExcellent.
Dat buffervat en externe Buderus pomp zit er op veel plaatsen (dus ook bij mij) in, omdat Nefit dat adviseert. Ze zullen het zekere voor het onzekere willen nemen.
Al zou ik ook wel eens willen proberen wat het effect is als het vat eruit is. En of dat goed gaat met de zoneregeling.
Al zou ik ook wel eens willen proberen wat het effect is als het vat eruit is. En of dat goed gaat met de zoneregeling.
The choice is simple – do you do it in this life, or the next? In case of the former, why wait?
Die zoneregeling is bij een redelijk geïsoleerd huis zelf al killing voor je rendement. Het is veel efficiënter om netjes je VVW af te stellen (kringen knijpen die teveel warmte afgeven) en dan de hele dag de WP rustig op een zacht pitje te laten draaien.Joris748 schreef op maandag 14 maart 2022 @ 08:59:
Al zou ik ook wel eens willen proberen wat het effect is als het vat eruit is. En of dat goed gaat met de zoneregeling.
WP: ME PUHZ-SW75YAA + ERSD-VM2D + EV-WP-TWS-1W 300; AC: ME MXZ-2F42VF + 2x MSZ-LN25VGV; PV: 14.08 kWp O/W + SMA STP 8.0; Vent: Zehnder Q600 ERV + Ubbink AirExcellent.
Ben vooralsnog wel blij met mijn zoneregeling. In januari heb ik runs van 24 uur of meer gehad, toen de zon amper scheen. In februari op de zonnige dagen warmde de woonkamer/keuken lekker op (45 m2 glas op zuid) en zonder zoneregeling zou het koud zijn gebleven in de werkkamer en de badkamer.Andrehj schreef op maandag 14 maart 2022 @ 09:23:
[...]
Die zoneregeling is bij een redelijk geïsoleerd huis zelf al killing voor je rendement. Het is veel efficiënter om netjes je VVW af te stellen (kringen knijpen die teveel warmte afgeven) en dan de hele dag de WP rustig op een zacht pitje te laten draaien.
De verwarmingsvraag is hier heel erg afhankelijk van de zon-instraling.
The choice is simple – do you do it in this life, or the next? In case of the former, why wait?
Wij hebben ook een buderus en naar mijn idee wordt dat ding aangestuurd door de binnenunit. Eerlijk gezegd kan ik nergens aan zien of hij draait of niet maar kan mij niet voorstellen dat deze de hele zomer door draait.scarwoman schreef op zondag 13 maart 2022 @ 20:34:
[...]
Ik zie deze buderus unit met wilo vaker langskomen in dit topic. Zou kunnen dat die overbodig is, maar zie hem hier dus wel vaker. Andere leden hier die een buderus unit hebben hier ervaring mee?
Lijkt mij dat In de winter deze pomp continue hoort te draaien ook al draait de buitenunit niet. Ook je buffervat bevat nog warmte die rondgepompt moet worden.
Kan mij voorstellen dat de Budures wordt ingezet voor de wat zwaardere taken. Het beste is om de aanvoerleidingen naar de vloerverwarming te verbreden om flow te vermeerderen en weerstand te verminderen. Echter dat gaat vaak niet of moeilijk in bestaande bouw, wellicht is de pomp om die extra weerstand te overbruggen?
Toen we nog een CV ketel hadden zat er bij de vloerverwarmingsverdeler nog een pomp, deze is er nu niet meer.
Ik vind dat je hier zelf ook wat kort door de bocht bent door te roepen dat er één oplossing is voor alles. Dat werkt in de praktijk zelden zo.Andrehj schreef op maandag 14 maart 2022 @ 08:27:
[...]
Conclusie: Buffervat eruit, secundaire pomp(en) eruit en gewoon met lage kosten en hoge COP de WP rechtstreeks in de vloerverwarming laten pompen!
Qua pomp kun je goed de discussie voeren, en ben het zeker met je eens dat het niet altijd nodig is. Aan de aandere kant kun je ook de installatiehandleiding van een Monoblock erbij pakken, en in een aantal situaties zet Nefit daar ook vrolijk een externe pomp in het circuit. Als ze zo zelfverzekerd zijn van hun systeem zouden ze dat wellicht ook niet doen.
Je opmerking over het buffervat komt een beetje uit de lucht vallen. Iets meer nuance (en wat minder stelligheid) daar houdt de discussie ook wat prettiger. Afhankelijk van je afgiftesysteem, de omstandigheden buiten en de invloed van zon op je huis kan het best handig zijn om een buffervat te hebben, zodat je warmtepomp langere runs kan maken.
Ik kan zelf alleen n=1 voorbeelden geven, want ik heb maar één huis, maar ik haal een COP 4,9 over het afgelopen jaar. Dat is mét buffervaten en externe pomp voor de vloerverwarming.
Hier ook SCOP van 4,9 met buffervat en externe pomp.
Ik ben toch malle pietje niet!
Hoe bepaal of bereken jij de SCOP?The Legend schreef op maandag 14 maart 2022 @ 13:20:
Hier ook SCOP van 4,9 met buffervat en externe pomp.
The choice is simple – do you do it in this life, or the next? In case of the former, why wait?
Hier ook een buffervat & pomp ertussen. Hieronder de statistieken van het afgelopen jaar. Hier zit ook 1x drogen afdek vloer bij.
Afgegeven energie
Afg. energie totaal 9247kWh
Afg. energie verwarmen 7160kWh
Afg. energie warmw. 2072kWh
Afg. energie koeling 8kWh
------
Compressor
Totaal 2295kWh
Verwarming 1651kWh
Warmwater 639kWh
Koeling 1kWh
Elektrische bijverwarming
Totaal 214kWh
Warmwater 214kWh
----
Totaal 2509kW
Afgegeven energie
Afg. energie totaal 9247kWh
Afg. energie verwarmen 7160kWh
Afg. energie warmw. 2072kWh
Afg. energie koeling 8kWh
------
Compressor
Totaal 2295kWh
Verwarming 1651kWh
Warmwater 639kWh
Koeling 1kWh
Elektrische bijverwarming
Totaal 214kWh
Warmwater 214kWh
----
Totaal 2509kW
Nefit EnviLine Tower Monoblock All Electic - 18x350wp (6300wp) Zuid - iPhone 14 Pro 128 GB Zilver - LG OLED 55” B16LA - Apple TV 4K 32GB – Sonos Beam
Simpelweg de waarde van sensor.boiler_total_energy_supplied_heating delen door sensor.boiler_energy_consumption_compressor_heating.
Ik ben toch malle pietje niet!
Maar dat is de COPThe Legend schreef op maandag 14 maart 2022 @ 16:48:
[...]
Simpelweg de waarde van sensor.boiler_total_energy_supplied_heating delen door sensor.boiler_energy_consumption_compressor_heating.
De SCOP is met een correctiefactor
The choice is simple – do you do it in this life, or the next? In case of the former, why wait?
Ik ben bezig om offertes aan te vragen voor een full electric WP. Heb nu een indicatieve offerte binnen als volgt:
(geschatte gasverbruik momenteel 2000m3).
Netto wil zeggen na aftrek subsidie.
Het is me niet helemaal duidelijk of er voor die prijs een boiler (300-400L) bij zit. Ik vind de prijs best stevig wat vinden jullie? Ik wil deze partij sowieso langs laten komen voor een warmteverlies berekening tegen redelijke kosten (bestaande woning wat voorzien wordt van isolatie en vvw, dus geen historische gegevens).
Ik heb de indruk dat veel bedrijven profiteren van de gekte en de prijzen zomaar 40% omhoog duwen.
(geschatte gasverbruik momenteel 2000m3).
Members only:
Alleen zichtbaar voor ingelogde gebruikers.
Inloggen
Netto wil zeggen na aftrek subsidie.
Het is me niet helemaal duidelijk of er voor die prijs een boiler (300-400L) bij zit. Ik vind de prijs best stevig wat vinden jullie? Ik wil deze partij sowieso langs laten komen voor een warmteverlies berekening tegen redelijke kosten (bestaande woning wat voorzien wordt van isolatie en vvw, dus geen historische gegevens).
Ik heb de indruk dat veel bedrijven profiteren van de gekte en de prijzen zomaar 40% omhoog duwen.
[ Voor 10% gewijzigd door Sport_Life op 14-03-2022 21:07 ]
PV: 9360 WP WZW/ONO | Warmtepomp: Toshiba Estia 8kW 3fase | A+++ | Zappi v2.1
Is de correctiefactor niet gewoon tijd? Dit is de COP vanaf het moment dat het ding draait, veel accurater kun je het niet krijgenJoris748 schreef op maandag 14 maart 2022 @ 18:32:
[...]
Maar dat is de COP
De SCOP is met een correctiefactor
Ik ben toch malle pietje niet!
De binnenunit heeft bij een monoblock alleen een pomp voor de buitenunit. Dit is dus niet de cv-pomp. In de binnenunit zit dus geen cv-pomp, je hebt dus altijd de externe Buderus cv-pomp nodig. Deze pomp wordt door de binnenunit aangestuurd bij warmtevraag, is uit als het sww wordt opgewarmd en is uit als er dus geen warmtevraag is. Echter, bij temperaturen onder 5 graden zal de cv-pomp ook draaien als er geen warmtevraag is, dit als vorstbescherming. Helaas is Buderus unit nogal een luidruchtig type: alleen in stand 1 is deze stil, in stand 2 en 3 maakt hij te veel lawaai. Die zijn echter wel de standen waar de pomp op moet staan om voldoende flow ( en dus warmteafgifte) over je vloerverwarming te krijgen.JakeOfOz schreef op maandag 14 maart 2022 @ 11:20:
[...]
Ik vind dat je hier zelf ook wat kort door de bocht bent door te roepen dat er één oplossing is voor alles. Dat werkt in de praktijk zelden zo.
Qua pomp kun je goed de discussie voeren, en ben het zeker met je eens dat het niet altijd nodig is. Aan de aandere kant kun je ook de installatiehandleiding van een Monoblock erbij pakken, en in een aantal situaties zet Nefit daar ook vrolijk een externe pomp in het circuit. Als ze zo zelfverzekerd zijn van hun systeem zouden ze dat wellicht ook niet doen.
Je opmerking over het buffervat komt een beetje uit de lucht vallen. Iets meer nuance (en wat minder stelligheid) daar houdt de discussie ook wat prettiger. Afhankelijk van je afgiftesysteem, de omstandigheden buiten en de invloed van zon op je huis kan het best handig zijn om een buffervat te hebben, zodat je warmtepomp langere runs kan maken.
Ik kan zelf alleen n=1 voorbeelden geven, want ik heb maar één huis, maar ik haal een COP 4,9 over het afgelopen jaar. Dat is mét buffervaten en externe pomp voor de vloerverwarming.

@Sport_Life ik betaalde 6mnd terug minder dan bruto die bedragen.
tegelijkertijd hoor ik over nefit forse levertijden en ik zie ze ook nergens op voorraad staan.
Dus ik zou informeren naar de levertijd voordat je het duur vindt.
tegelijkertijd hoor ik over nefit forse levertijden en ik zie ze ook nergens op voorraad staan.
Dus ik zou informeren naar de levertijd voordat je het duur vindt.
Heb idd levertijd gevraagd, plan is dit najaar (oktober) maar dat zal wel niet lukken. Alhoewel voor deze prijs kan ie vast wel 'n gaatje vinden zou ik zeggen.Lochnes schreef op maandag 14 maart 2022 @ 22:22:
@Sport_Life ik betaalde 6mnd terug minder dan bruto die bedragen.
tegelijkertijd hoor ik over nefit forse levertijden en ik zie ze ook nergens op voorraad staan.
Dus ik zou informeren naar de levertijd voordat je het duur vindt.
PV: 9360 WP WZW/ONO | Warmtepomp: Toshiba Estia 8kW 3fase | A+++ | Zappi v2.1
Ik zou Nefit eens vragen naar de reden van dat buffervat en die externe pomp. Want normaliter moet je toch al zorgen dat je voldoende zones altijd open hebt staan (voldoende voor de WP om zijn minimale vermogen kwijt te raken). Dan heb je daar dat buffervat alvast niet voor nodig.JakeOfOz schreef op maandag 14 maart 2022 @ 11:20:
Ik vind dat je hier zelf ook wat kort door de bocht bent door te roepen dat er één oplossing is voor alles. Dat werkt in de praktijk zelden zo.
Qua pomp kun je goed de discussie voeren, en ben het zeker met je eens dat het niet altijd nodig is. Aan de aandere kant kun je ook de installatiehandleiding van een Monoblock erbij pakken, en in een aantal situaties zet Nefit daar ook vrolijk een externe pomp in het circuit. Als ze zo zelfverzekerd zijn van hun systeem zouden ze dat wellicht ook niet doen.
Je opmerking over het buffervat komt een beetje uit de lucht vallen. Iets meer nuance (en wat minder stelligheid) daar houdt de discussie ook wat prettiger. Afhankelijk van je afgiftesysteem, de omstandigheden buiten en de invloed van zon op je huis kan het best handig zijn om een buffervat te hebben, zodat je warmtepomp langere runs kan maken.
En een buffervat van ~100 liter werkt nauwelijks om een run te verlengen, want met een gebruikelijke flow van ca 20 lpm is zo'n vat in 5 minuten vol met warm water. Dat schiet dus niet op. Als je warmte in zo'n vat wilt bufferen heb je een vat nodig wat minimaal een ordegrootte groter is, dus rond de 1000 liter. Dat is voor veel mensen te groot.
Hier heb ik alle nadelen van een buffervat al eens opgesomd:
Andrehj in "Panasonic monoblock warmtepompen topic deel 2"
COP 4.9 is niet slecht. Maar er is nog ruimte voor verbetering, want ik haalde over de periode november t/m februari 5.96 voor verwarmen, gemeten met een externe warmtemeter (Kamstrup) en een externe MID-gekeurde elektriciteitsmeter.Ik kan zelf alleen n=1 voorbeelden geven, want ik heb maar één huis, maar ik haal een COP 4,9 over het afgelopen jaar. Dat is mét buffervaten en externe pomp voor de vloerverwarming.
Maar uit de tekst hierboven krijg ik de indruk dat je die SCOP gegevens uit de data van de warmtepomp zelf haalt. Hoe betrouwbaar is die data?
[ Voor 3% gewijzigd door Andrehj op 15-03-2022 08:40 ]
WP: ME PUHZ-SW75YAA + ERSD-VM2D + EV-WP-TWS-1W 300; AC: ME MXZ-2F42VF + 2x MSZ-LN25VGV; PV: 14.08 kWp O/W + SMA STP 8.0; Vent: Zehnder Q600 ERV + Ubbink AirExcellent.
volgens mij zitten we hier om elkaar te helpen gezien de systemen die al eenmaal in huis staan, niet om lengtes COP te vergelijken en elkaars installaties af te kraken.
Dit forum heet Nefit EnviLine warmtepomp ervaringen uitwisselen, zullen we daar weer mee verder gaan?
Dit forum heet Nefit EnviLine warmtepomp ervaringen uitwisselen, zullen we daar weer mee verder gaan?
Goedemiddag, ik ben sinds gisteren trots eigenaar van een in gebruik genomen enviline warmtepomp (heeft ruim 1 maand geduurd 😁).
Nu vroeg ik mij af of jullie ook op Compress Hybrid 3000i de ModuLine 1010 hebben zitten en waar deze is geplaatst. Bij mij hebben ze hem in het cv hok bij de binnen unit geplaatst maar daar is de temperatuur laag doordat die ruimte niet verwarmd word. Zijn hier nog alternatieven voor?
Hiernaast gaf de installateur aan dat mijn nest niet meer bruikbaar is?
Nu vroeg ik mij af of jullie ook op Compress Hybrid 3000i de ModuLine 1010 hebben zitten en waar deze is geplaatst. Bij mij hebben ze hem in het cv hok bij de binnen unit geplaatst maar daar is de temperatuur laag doordat die ruimte niet verwarmd word. Zijn hier nog alternatieven voor?
Hiernaast gaf de installateur aan dat mijn nest niet meer bruikbaar is?
bij een hybrid weet ik niet precies hoe de regelkring in elkaar zit, maar bij de warmtepompen doen de installateurs vaker de thermostaat in de technische ruimte opha gen omdat de warmtepomp meestal voetpunt/buitentemperatuur geregeld wordt en niks met die thermostaat doet behalve de luchtvochtigheid meten voor koelen. Het is dus eigenlijk helemaal geen thermostaat zoals
bij een cv.
als je een egaal geisoleerd huis hebt met een gelijke temperatuuropwarming werkt dat ook prima.
Als je verblijfsruimtes ramen op het zuiden hebben of bij oostenwind tochten als een malle, dus naast de buitentemperatuur nog een andere factor veel invloed heeft op de temperatuur binnen, werkt het minder goed.
Ik heb de h1010 verplaatst de ruimte met ramen op het zuiden en het meeste warmteverlies in de winter en de buitentemperatuur meter ook in de zon gehangen. En dan de ruimteinvloed ook aangezet. nu doet de thermostaat wel wat en heb ik minder overshoot op temperatuur met dit weer, en als het goed koud is vanuit het oosten stookt ie wat extra.
Let wel, het is geen cv die even in een half uurtje je huis op temperatuur brengt dus de invloed is ook minder. subtieler zeg maar.
om die reden heeft het ook weinig zin de nest aan te sluiten, technisch kan het wel er zit een aan/uit contact op het bordje van de enviline binnenunit, maar hij gaat dan precies doen wat je warmtepomp
niet leuk vind en dat is vol gas aan uit regelen. Nou ja, ietsje anders maar geen optimale oplossing iig.
als je de h1010 wilt verplaatsen, je hebt alleen een 2 aderig signaalkabeltje nodig en je kunt hem zo verplaatsen. Maar dan doettie nog niks, moet je ook de ruimtinvloed op een andere waarde dan 0k zetten
bij een cv.
als je een egaal geisoleerd huis hebt met een gelijke temperatuuropwarming werkt dat ook prima.
Als je verblijfsruimtes ramen op het zuiden hebben of bij oostenwind tochten als een malle, dus naast de buitentemperatuur nog een andere factor veel invloed heeft op de temperatuur binnen, werkt het minder goed.
Ik heb de h1010 verplaatst de ruimte met ramen op het zuiden en het meeste warmteverlies in de winter en de buitentemperatuur meter ook in de zon gehangen. En dan de ruimteinvloed ook aangezet. nu doet de thermostaat wel wat en heb ik minder overshoot op temperatuur met dit weer, en als het goed koud is vanuit het oosten stookt ie wat extra.
Let wel, het is geen cv die even in een half uurtje je huis op temperatuur brengt dus de invloed is ook minder. subtieler zeg maar.
om die reden heeft het ook weinig zin de nest aan te sluiten, technisch kan het wel er zit een aan/uit contact op het bordje van de enviline binnenunit, maar hij gaat dan precies doen wat je warmtepomp
niet leuk vind en dat is vol gas aan uit regelen. Nou ja, ietsje anders maar geen optimale oplossing iig.
als je de h1010 wilt verplaatsen, je hebt alleen een 2 aderig signaalkabeltje nodig en je kunt hem zo verplaatsen. Maar dan doettie nog niks, moet je ook de ruimtinvloed op een andere waarde dan 0k zetten
Huh? Hoe kan de WP met enkel een buitentemperatuurmeter nou weten of je met 10 man in je huis zit, of de zon schijnt of dat je net de oven hebt gebruikt?Lochnes schreef op dinsdag 15 maart 2022 @ 18:17:
bij een hybrid weet ik niet precies hoe de regelkring in elkaar zit, maar bij de warmtepompen doen de installateurs vaker de thermostaat in de technische ruimte opha gen omdat de warmtepomp meestal voetpunt/buitentemperatuur geregeld wordt en niks met die thermostaat doet behalve de luchtvochtigheid meten voor koelen. Het is dus eigenlijk helemaal geen thermostaat zoals
bij een cv.
Met WAR heb je toch altijd een of andere correctie voor de werkelijke binnentemperatuur nodig?
Ik kan me niet voorstellen dat iemand daadwerkelijk een WP met WAR installeert zonder een of andere manier van naregeling.
Dat werkt alleen prima in een huis zonder ramen, waarin altijd precies evenveel personen altijd precies hetzelfde doen. Nergens en nooit dus.als je een egaal geisoleerd huis hebt met een gelijke temperatuuropwarming werkt dat ook prima.
WP: ME PUHZ-SW75YAA + ERSD-VM2D + EV-WP-TWS-1W 300; AC: ME MXZ-2F42VF + 2x MSZ-LN25VGV; PV: 14.08 kWp O/W + SMA STP 8.0; Vent: Zehnder Q600 ERV + Ubbink AirExcellent.
nou ja wel dus. dat is de standaard installatie nefit enviline volgens het boekje. En als je dat doet in combinatie met vloerverwarming is er ook wel iets voor te zeggen, want het is heel leuk als je dan meet dat het warm wordt met 10 man binnen vanaf 8 uur savonds opeens op je verjaardagsfeestje maar als je hem dan uit zet duurt het nog tot 12 uur savonds voordat je vloer wat af begint te koelen. en bij 4 verjaardagen per jaar werkt ie dan 99% van de tijd prima…:-)
Kijk, een helderziende naregeling daar zou je wat aan hebben als je een traag verwarmingssysteem hebt met een traag afgiftesysteem.
Nou doet ie wel iets natuurlijk, de retourtemp water wordt ook naar gekeken. En bij 10 kacheltjes in de woonkamer zal die hoger worden waarop hij zijn input aan zal
passen. Dus er is wel een feedbackloop externe invloeden, maar die kan voor een aantal
situaties te lang zijn, tegelijkertijd is de reactiesnelheid van het systeem
ook weer zo dat dat misschien helemaal
niet uitmaakt.
Hoe heb jij het geregeld en kan die omgaan met dit soort situaties?
Ik merk in ieder geval dat het wel inschakelen van de ruimteregeling wel zorgt dat de overshoot beperkt blijft tot een halve graad ofzo wat voor mij prima en afdoende is voorlopig.
Kijk, een helderziende naregeling daar zou je wat aan hebben als je een traag verwarmingssysteem hebt met een traag afgiftesysteem.
Nou doet ie wel iets natuurlijk, de retourtemp water wordt ook naar gekeken. En bij 10 kacheltjes in de woonkamer zal die hoger worden waarop hij zijn input aan zal
passen. Dus er is wel een feedbackloop externe invloeden, maar die kan voor een aantal
situaties te lang zijn, tegelijkertijd is de reactiesnelheid van het systeem
ook weer zo dat dat misschien helemaal
niet uitmaakt.
Hoe heb jij het geregeld en kan die omgaan met dit soort situaties?
Ik merk in ieder geval dat het wel inschakelen van de ruimteregeling wel zorgt dat de overshoot beperkt blijft tot een halve graad ofzo wat voor mij prima en afdoende is voorlopig.
Afgifte is geregeld met ruimte thermostaten (Honeywell Home Modulation).Andrehj schreef op dinsdag 1 maart 2022 @ 12:31:
[...]
- Hoe is je afgifte geregeld?
- Heb je een buffervat met secundaire pomp?
- Zo ja, is de primaire en secundaire flow wel op elkaar afgestemd?
- Heb je vloerverwarming?
- Zo ja, heb je wel pomploze verdelers?
- Wat is je Ta bij bijvoorbeeld 5°C buiten?
:strip_exif()/f/image/Uy9E0a0bYQwB9MCq3QG2jtRv.jpg?f=fotoalbum_large)
Ik heb een buffervat met secundaire pomp.
:strip_exif()/f/image/QRV7uMOICWNqTxTZWq0JaXnc.jpg?f=fotoalbum_large)
Hoe weet ik of de primaire en secundaire flow afgestemd zijn?
Hele huis heeft LTV.
Ik weet niet wat pomploze verdelers zijn.
Wat is Ta?
De actuele opbrengst van mijn Tibber Homevolt
Afgaand op de foto heb je een pomploze verdeler (=gesloten verdeler). Water wordt door de WP op de gewenste temperatuur gebracht en gaat direct de vloerverwarming in.JackBol schreef op woensdag 16 maart 2022 @ 08:48:
[...]
Afgifte is geregeld met ruimte thermostaten (Honeywell Home Modulation).
[Afbeelding]
Ik heb een buffervat met secundaire pomp.
[Afbeelding]
Hoe weet ik of de primaire en secundaire flow afgestemd zijn?
Hele huis heeft LTV.
Ik weet niet wat pomploze verdelers zijn.
Wat is Ta?
Een verdeler met pomp (=open verdeler) wordt bij hoge temperatuur verwarming gebruikt. Zo kan water van bijvoorbeeld 60 graden bijgemengd worden in het water wat door de vloerverwarming circuleert. Je wilt namelijk geen water van 60 graden in je vloerverwarming.
The choice is simple – do you do it in this life, or the next? In case of the former, why wait?
Ik heb dus van die Honeywell ruimtethermostaten (HCE20) die zone regeling doen.
Deze HCE20s zijn aan elkaar doorgelust met een OpenTherm verbinding die uiteindelijk naar de warmtepomp toe gaat.
Kan ik ergens met de BBQkees dongel uitlezen wanneer er OpenTherm vraag is?
Ik kan niet achterhalen welke waarde dat is.
Deze HCE20s zijn aan elkaar doorgelust met een OpenTherm verbinding die uiteindelijk naar de warmtepomp toe gaat.
Kan ik ergens met de BBQkees dongel uitlezen wanneer er OpenTherm vraag is?
Ik kan niet achterhalen welke waarde dat is.
De actuele opbrengst van mijn Tibber Homevolt
Ta is je aanvoertemperatuur.JackBol schreef op woensdag 16 maart 2022 @ 08:48:
[...]
Afgifte is geregeld met ruimte thermostaten (Honeywell Home Modulation).
[Afbeelding]
Ik heb een buffervat met secundaire pomp.
[Afbeelding]
Hoe weet ik of de primaire en secundaire flow afgestemd zijn?
Hele huis heeft LTV.
Ik weet niet wat pomploze verdelers zijn.
Wat is Ta?
Advies: Sloop die hele naregeling, buffervat en secundaire pomp eruit. Regelen doe je gewoon met een externe thermostaat op de thermostaatingang van de WP, die gewoon zelf het water door de VVW pompt.
Dat gaat je een kapitaal aan energiekosten besparen.
WP: ME PUHZ-SW75YAA + ERSD-VM2D + EV-WP-TWS-1W 300; AC: ME MXZ-2F42VF + 2x MSZ-LN25VGV; PV: 14.08 kWp O/W + SMA STP 8.0; Vent: Zehnder Q600 ERV + Ubbink AirExcellent.
Ja dat advies is me iets te rigoreus. Ik heb een nieuwbouw met garantie op de installatie. Als ik jouw advies volg kan ik die wel op mijn buik schrijven 🤣Andrehj schreef op donderdag 17 maart 2022 @ 16:48:
[...]
Ta is je aanvoertemperatuur.
Advies: Sloop die hele naregeling, buffervat en secundaire pomp eruit. Regelen doe je gewoon met een externe thermostaat op de thermostaatingang van de WP, die gewoon zelf het water door de VVW pompt.
Dat gaat je een kapitaal aan energiekosten besparen.
Ta = TC0? Die kan ik wel een keer tegen de buitentemperatuur plotten.
/f/image/xGTDrocdrNtpOk7jP9T7yTMV.png?f=fotoalbum_large)
[ Voor 21% gewijzigd door JackBol op 17-03-2022 17:27 ]
De actuele opbrengst van mijn Tibber Homevolt
Wat jij wilt. Maar je regeling slaat momenteel nergens op. Je Ta staat varieert van 35 - 40 graden en piekt vaak naar de 55 graden (veel te vaak en te lang voor een SWW-run).JackBol schreef op donderdag 17 maart 2022 @ 17:25:
Ja dat advies is me iets te rigoreus. Ik heb een nieuwbouw met garantie op de installatie. Als ik jouw advies volg kan ik die wel op mijn buik schrijven 🤣
Dit is simpelweg waanzinnig voor een nieuwe installatie in een nieuwbouwwoning.
WP: ME PUHZ-SW75YAA + ERSD-VM2D + EV-WP-TWS-1W 300; AC: ME MXZ-2F42VF + 2x MSZ-LN25VGV; PV: 14.08 kWp O/W + SMA STP 8.0; Vent: Zehnder Q600 ERV + Ubbink AirExcellent.
Je moet eigenlijk de installateur erbij halen en hem de boel netjes op laten leveren.JackBol schreef op donderdag 17 maart 2022 @ 17:25:
[...]
Ja dat advies is me iets te rigoreus. Ik heb een nieuwbouw met garantie op de installatie. Als ik jouw advies volg kan ik die wel op mijn buik schrijven 🤣
Ta = TC0? Die kan ik wel een keer tegen de buitentemperatuur plotten.
[Afbeelding]
Met gestrekt been.
Deze kon ik online niet vinden maar zojuist gekregen van Nefit Bosch klantenservice. Heb zelf een wat ouder huis dus weet niet zeker of ik op lage verwarming kan opwarmen, als ik de COPs zie bij 55W komt dat alsnog wel goed.
COP van 7400i toestellen bij combinatie van verschillende CV temperaturen en buitentemperaturen:
COP van 7400i toestellen bij combinatie van verschillende CV temperaturen en buitentemperaturen:
:fill(white):strip_exif()/f/image/tOOPCYJd8vsvpuEKQGDtOohF.png?f=user_large)
Volgens mij zijn dat niet de COP waardes, maar het afgegeven vermogen bij de vermelde buitentemperatuur. De COP van de 7400i ligt ergens tussen de 3 en 5 volgens de brochure ervan.Kriss0r schreef op vrijdag 18 maart 2022 @ 19:01:
Deze kon ik online niet vinden maar zojuist gekregen van Nefit Bosch klantenservice. Heb zelf een wat ouder huis dus weet niet zeker of ik op lage verwarming kan opwarmen, als ik de COPs zie bij 55W komt dat alsnog wel goed.
COP van 7400i toestellen bij combinatie van verschillende CV temperaturen en buitentemperaturen:
[Afbeelding]
[ Voor 4% gewijzigd door Nous112 op 18-03-2022 19:30 ]
Tja, dit lijken mij juist wél de COP waardes (de extra info zit 'm in de combinatie met CV temperatuur), over een heel seizoen gezien zul je tussen 3 en 5 zitten en dat is dan de SCOP?Nous112 schreef op vrijdag 18 maart 2022 @ 19:26:
[...]
Volgens mij zijn dat niet de COP waardes, maar het afgegeven vermogen bij de vermelde buitentemperatuur. De COP van de 7400i ligt ergens tussen de 3 en 5 volgens de brochure ervan.
Dit zijn écht niet de COP's. Een warmtepomp die bij A-10/W55 nog een COP haalt van 5.54 bestaat echt niet, dat zou een ware revolutie betekenen. (Normaliter zit je dan rond de 1.7...)Kriss0r schreef op vrijdag 18 maart 2022 @ 20:54:
Tja, dit lijken mij juist wél de COP waardes (de extra info zit 'm in de combinatie met CV temperatuur), over een heel seizoen gezien zul je tussen 3 en 5 zitten en dat is dan de SCOP?
En ook heel toevallig dat de 7 kW variant een zoveel hogere COP haalt dan de 5 kW versie.
De tekst boven die tabel klopt gewoon niet (of de COP's stonden er naast of er onder).
WP: ME PUHZ-SW75YAA + ERSD-VM2D + EV-WP-TWS-1W 300; AC: ME MXZ-2F42VF + 2x MSZ-LN25VGV; PV: 14.08 kWp O/W + SMA STP 8.0; Vent: Zehnder Q600 ERV + Ubbink AirExcellent.
Is screenshot uit PDF, dus als dit met opmaak te maken heeft is dat foutgegaan bij hunnie..Andrehj schreef op vrijdag 18 maart 2022 @ 21:01:
[...]
Dit zijn écht niet de COP's. Een warmtepomp die bij A-10/W55 nog een COP haalt van 5.54 bestaat echt niet, dat zou een ware revolutie betekenen. (Normaliter zit je dan rond de 1.7...)
En ook heel toevallig dat de 7 kW variant een zoveel hogere COP haalt dan de 5 kW versie.
De tekst boven die tabel klopt gewoon niet (of de COP's stonden er naast of er onder).
edit: woeps er zat nog een pagina onder:
:fill(white):strip_exif()/f/image/il8GTLHbrt4G8N9G8HNqN5wc.png?f=user_large)
[ Voor 37% gewijzigd door Kriss0r op 18-03-2022 21:08 ]
Gisteren een enviline 9 TS monobloc laten installeren. Volgens mij de meest eenvoudige variant. De binnenunit is direct op een ouderwets stalen verwarmingssysteem aangesloten zonder extra pompen of buffervat. Er zit geen thermostaat bij. De temperatuur wordt zuiver op de buitentemperatuur via een stooklijn geregeld.
De stooklijn had ik al globaal bepaald met mijn oude cv installatie. In de eerste nacht werd de temperatuur 19,4 (gewenst 19) en overdag liep deze naar 20,5. Nu ben ik nog een beetje aan het tweaken om deze op constant 19C te houden.
Alles lijkt voorspoedig te gaan.
Een aandachtspunt: nefit levert standaard een bypass stuk mee. Als je geen externe pomp hebt dan moet die bypass eruit.
Nu zit ik te wachten op de gateway an bbqkees. Dan kunnen we ook echt gaan meten.
Ons huis is van 1968 met nieuw dak, spouwmuur en vloerisolatie. Voormalig gasverbruik: 1200-1400 m3 per jaar.
De stooklijn had ik al globaal bepaald met mijn oude cv installatie. In de eerste nacht werd de temperatuur 19,4 (gewenst 19) en overdag liep deze naar 20,5. Nu ben ik nog een beetje aan het tweaken om deze op constant 19C te houden.
Alles lijkt voorspoedig te gaan.
Een aandachtspunt: nefit levert standaard een bypass stuk mee. Als je geen externe pomp hebt dan moet die bypass eruit.
Nu zit ik te wachten op de gateway an bbqkees. Dan kunnen we ook echt gaan meten.
Ons huis is van 1968 met nieuw dak, spouwmuur en vloerisolatie. Voormalig gasverbruik: 1200-1400 m3 per jaar.
Mijn installatie heeft geen externe pomp. De pomp in de enviline pompt het water rond in mijn verwarmingssysteem: ouderwetse stalen radiatoren.Nous112 schreef op maandag 14 maart 2022 @ 21:52:
[...]
De binnenunit heeft bij een monoblock alleen een pomp voor de buitenunit. Dit is dus niet de cv-pomp. In de binnenunit zit dus geen cv-pomp, je hebt dus altijd de externe Buderus cv-pomp nodig.
Zover mij bekend zijn de “normale” (dus niet hybride systemen) altijd voorzien van een externe cv-pomp (zit in een zwarte omkasting van Buderus), weet niet of dit bij een hybride systeem ook het geval is. Dan zou je in de Systeemwijzer van Nefit moeten kijken en daar je configuratie in op zoeken. Hierin staat alle configuraties van Nefit uitgebreid beschreven. De Systeemwijzer is te vinden op de website van Nefit, in het installateur gedeelte.cvanlith schreef op donderdag 24 maart 2022 @ 12:17:
[...]
Mijn installatie heeft geen externe pomp. De pomp in de enviline pompt het water rond in mijn verwarmingssysteem: ouderwetse stalen radiatoren.
Mijn systeem is niet hybride, maar volledig elektrisch. Ik beschreef mijn systeem juist omdat het zo simpel is. Ik heb wel wat discussies gehad met mijn installateur. Ook Nefit is behoorlijk aan het pushen om het systeem complexer te maken met extra pompgroep en buffervat. Ik heb echter veel gelezen, ook op dit forum en in de technische documentatie van Nefit. En in mijn geval is het volgens mij allemaal niet nodig. Het systeem draait meteen al mooi stabiel. Volgende winter zal ik het pas zeker weten :-)Nous112 schreef op vrijdag 25 maart 2022 @ 08:00:
[...]
Zover mij bekend zijn de “normale” (dus niet hybride systemen) altijd voorzien van een externe cv-pomp (zit in een zwarte omkasting van Buderus), weet niet of dit bij een hybride systeem ook het geval is. Dan zou je in de Systeemwijzer van Nefit moeten kijken en daar je configuratie in op zoeken. Hierin staat alle configuraties van Nefit uitgebreid beschreven. De Systeemwijzer is te vinden op de website van Nefit, in het installateur gedeelte.
Voor de duidelijkheid: ik heb een huis uit 1968 waarin de oorspronkelijke radiatoren nog zitten. Het huis is daarna zo goed mogelijk nageïsoleerd. Het vermogen van de radiatoren is nu ongeveer een factor 5 hoger dan nu nodig. Dit bij de oorspronkelijke ontwerptemperatuur van het cv-water van ca. 80-90 C. Nu draai ik dus op een veel lagere temparatuur 20-40C (ideaal voor een WP) en het vermogen van de radiatoren bij die lage watertemperatuur is nog voldoende. Ik heb mijn gas-cv gedurende een jaar op 40C laten draaien om te testen. Ik heb dus geen vloerverwarming, geen warmteterugwinning, zelfs geen thermostaatkranen, alleen een goed geïsoleerd huis: nieuw dak, spouw- en vloerisolatie en HR++ glas overal.
De pomp in de eniviline is dus sterk genoeg om het hele huis (145 m2) van warm water te voorzien. De inhoud van de radiatoren is voldoende voor de defrost (de radiatoren van de woonkamer staan altijd open). Er is dus ook geen buffervat nodig. Als enige extra hebben we een speciaal magnetisch filter om ijzer uit de oude radiatoren weg te vangen.
[ Voor 0% gewijzigd door cvanlith op 25-03-2022 10:30 . Reden: typo ]
Ik heb in de versie van maart 2022 mijn configuratie gevonden:Nous112 schreef op vrijdag 25 maart 2022 @ 08:00:
[...]
Dan zou je in de Systeemwijzer van Nefit moeten kijken en daar je configuratie in op zoeken. Hierin staat alle configuraties van Nefit uitgebreid beschreven.
Nefit-Bosch AE Monoblock Tower, zonder buffervat, pag 91.
Die WP geeft ook veel on/off waardes die je uit kan lezen. Omdat dit geen cijfers zijn, vielen die weg in mijn readouts. Ik transform de on/offs nu naar 1/0 en plot die nu ook.Andrehj schreef op donderdag 17 maart 2022 @ 19:14:
[...]
Wat jij wilt. Maar je regeling slaat momenteel nergens op. Je Ta staat varieert van 35 - 40 graden en piekt vaak naar de 55 graden (veel te vaak en te lang voor een SWW-run).
Dit is simpelweg waanzinnig voor een nieuwe installatie in een nieuwbouwwoning.
De pieken naar 55 graden vallen precies overeen wanneer de HP dhw on gaat (omdat de dhw external temp onder de threshold valt). De dhw 3way valve schakelt ook met de HP dhw mee om het dhw vat te verwarmen.
Dus ik snap niet waarom de Ta naar 55 piekt. Het enige dat ik me kan bedenken is dat de Ta sensor voor de 3way valve zit en dus de verkeerde waarde meet.
Die sensor met die rode draad zit in de WP verbonden op TC0.
Dat zou toch betekenen dat hij ook de retour temp van het dhw circuit meet?
:strip_exif()/f/image/MZ7wIsbbMR4loyN5KyTI2Bz3.jpg?f=fotoalbum_large)
/f/image/4rzQXXwPEqYVyIwgOfpVpMlU.png?f=fotoalbum_large)
[ Voor 32% gewijzigd door JackBol op 26-03-2022 08:53 ]
De actuele opbrengst van mijn Tibber Homevolt
Ook bij ons zitten er soms rare schommelingen in de CV-aanvoer grafiek. Wat ik begreep van Nefit vrij normaal, maar er blijven af en toe rare temperatuurspieken in zitten
. Ik heb de Temp. vers. TC3/TC0 verw. op 5K staan i.p.v. de standaard 7K, dit geeft een rustiger beeld.
:strip_exif()/f/image/PMUZGN9sJTls2AcbRp9W3AqO.jpg?f=fotoalbum_large)
Nefit geeft in haar document "Aandachtspunten inbedrijfstellen Luchtwarmtepompen" voor de T0 sensor de volgende aanwijzing:
Boiler en T0 sensor
▶ All Electric: Vanaf de binnenunit wordt het eerste T-stuk gebruikt voor het aansluiten van de boiler. Zoals in de afbeelding hieronder weergegeven.
▶ Hybride: Plaats de aanvoersensor T0 direct na het T-stuk bij het buffervat. Bij Compress Hybrid 3000i AW/7000i AW is aanvoersensor T0 in de binnenunit geïntegreerd. Verplaats deze sensor indien u een buffervat of bypass plaatst.
▶ Zonder buffervat of bypass: Plaats T0 op de aanvoerleiding.
:strip_exif()/f/image/PMUZGN9sJTls2AcbRp9W3AqO.jpg?f=fotoalbum_large)
Nefit geeft in haar document "Aandachtspunten inbedrijfstellen Luchtwarmtepompen" voor de T0 sensor de volgende aanwijzing:
Boiler en T0 sensor
▶ All Electric: Vanaf de binnenunit wordt het eerste T-stuk gebruikt voor het aansluiten van de boiler. Zoals in de afbeelding hieronder weergegeven.
▶ Hybride: Plaats de aanvoersensor T0 direct na het T-stuk bij het buffervat. Bij Compress Hybrid 3000i AW/7000i AW is aanvoersensor T0 in de binnenunit geïntegreerd. Verplaats deze sensor indien u een buffervat of bypass plaatst.
▶ Zonder buffervat of bypass: Plaats T0 op de aanvoerleiding.
:no_upscale():strip_icc():fill(white):strip_exif()/f/image/XmbyiyTPf3qoi8rVEZobsu4j.jpg?f=user_large)
Ik heb nu ook de temperatuur van de SWW gecorreleerd met dhw recharge.Andrehj schreef op donderdag 17 maart 2022 @ 19:14:
[...]
Wat jij wilt. Maar je regeling slaat momenteel nergens op. Je Ta staat varieert van 35 - 40 graden en piekt vaak naar de 55 graden (veel te vaak en te lang voor een SWW-run).
Dit is simpelweg waanzinnig voor een nieuwe installatie in een nieuwbouwwoning.
Volgens mij betekenen de kleuren het volgende (maar correct me if I'm wrong):
- De groene lijn onderin is laag als de warmtepomp geen warm water maakt en 1 als de warmtepomp wel warm water maakt.
- De gele lijn is external temperature (de aanvoer temperatuur van de warmtepomp naar de SWW vat).
- De blauwe lijn is internal temperature (de temperatuur van de warm water voorziening).
- De oranje lijn is de ingestelde SWW temperatuur.
Wat je hier ziet is dat er bij tapwater vraag de interne temperatuur zakt. Wanneer deze onder de 52 graden komt, dan begint de warmtepomp het warm water vat weer te verwarmen (de 3weg klep gaat dan om).
In deze grafiek zijn de SWW runs 1 of 2 uur. Moet dat dan korter of langer?
De actuele opbrengst van mijn Tibber Homevolt
Waarom zou je je tapwater al weer gaan verwarmen als dat onder de 52 graden komt? Hier verwarm ik het vat pas opnieuw als het op de sensor (die zit op 2/3 van onderen) onder de 37 graden komt. Dan zit er nog steeds 100 liter warmer water boven de sensor, genoeg om mee te kunnen douchen dus.JackBol schreef op zaterdag 26 maart 2022 @ 21:41:
Wat je hier ziet is dat er bij tapwater vraag de interne temperatuur zakt. Wanneer deze onder de 52 graden komt, dan begint de warmtepomp het warm water vat weer te verwarmen (de 3weg klep gaat dan om).
En dan verwarm ik maar tot 47 graden.
Een lagere SWW-temperatuur zorgt voor veel lagere energiekosten, en is bovendien beter voor de olie van je WP (die veroudert dan langzamer).
WP: ME PUHZ-SW75YAA + ERSD-VM2D + EV-WP-TWS-1W 300; AC: ME MXZ-2F42VF + 2x MSZ-LN25VGV; PV: 14.08 kWp O/W + SMA STP 8.0; Vent: Zehnder Q600 ERV + Ubbink AirExcellent.
Goede tip, dat ga ik proberen.Andrehj schreef op zondag 27 maart 2022 @ 09:39:
[...]
Waarom zou je je tapwater al weer gaan verwarmen als dat onder de 52 graden komt? Hier verwarm ik het vat pas opnieuw als het op de sensor (die zit op 2/3 van onderen) onder de 37 graden komt. Dan zit er nog steeds 100 liter warmer water boven de sensor, genoeg om mee te kunnen douchen dus.
En dan verwarm ik maar tot 47 graden.
Een lagere SWW-temperatuur zorgt voor veel lagere energiekosten, en is bovendien beter voor de olie van je WP (die veroudert dan langzamer).
De actuele opbrengst van mijn Tibber Homevolt
Na e.e.a. hier gelezen te hebben heb ik vraagtegens bij de COP die ik over afgelopen jaar (gemeten van 27-feb '21 tot 27 feb '22) heb gehaald.
Totaal afgegeven: 9124
Totaal opgenomen: 2707
COP: ~3.4. Of moet ik eerst nog het elektrische element kwa verbruik eraf tellen en dan de COP bepalen?
Het betreft een nieuwbouw huis ~225m2, goed geisoleerd en veel ramen op het zuiden.
Opstelling heeft een buderus buffervat en een 300L warmwater vat. Die heb ik al afgesteld op een lage temperatuur en 1x per week op een gunstig tijdstip desinfectie run.
Het energieverbruik valt me alleszins mee, maar ik ben gewoon nieuwsgierig naar referenties of ik nog meer van de COP kan verwachten door verdere optimalisatie?
Totaal afgegeven: 9124
Totaal opgenomen: 2707
COP: ~3.4. Of moet ik eerst nog het elektrische element kwa verbruik eraf tellen en dan de COP bepalen?
Het betreft een nieuwbouw huis ~225m2, goed geisoleerd en veel ramen op het zuiden.
Opstelling heeft een buderus buffervat en een 300L warmwater vat. Die heb ik al afgesteld op een lage temperatuur en 1x per week op een gunstig tijdstip desinfectie run.
Het energieverbruik valt me alleszins mee, maar ik ben gewoon nieuwsgierig naar referenties of ik nog meer van de COP kan verwachten door verdere optimalisatie?
code:
1
2
3
4
5
| Comp-verwarmen 1517kwh Comp warm water 411 kwh Comp koeling 244 kwh Elekt verwarm 301 kwh Elekt warmwater 51 kwh |
[ Voor 5% gewijzigd door gizmo9003 op 27-03-2022 13:47 ]
tjah..
@Andrehj welke waarde heb je in de WP aangepast zodat hij pas bij een lagere temperatuur een SWW run doet? Ik kom er niet uit.
De actuele opbrengst van mijn Tibber Homevolt
Ik heb geen Nefit (zie mijn signature), dus aan mijn antwoord ga je niets hebben.JackBol schreef op zondag 27 maart 2022 @ 14:08:
@Andrehj welke waarde heb je in de WP aangepast zodat hij pas bij een lagere temperatuur een SWW run doet? Ik kom er niet uit.
WP: ME PUHZ-SW75YAA + ERSD-VM2D + EV-WP-TWS-1W 300; AC: ME MXZ-2F42VF + 2x MSZ-LN25VGV; PV: 14.08 kWp O/W + SMA STP 8.0; Vent: Zehnder Q600 ERV + Ubbink AirExcellent.
Als ik een beetje deduceer hoe mijn warmtepomp werkt, is dat je niet de onderwaarde in kan stellen, maar de duur van de SWW-runs. Ik heb een waarde "dhw recharge" die nu op 60 minuten staat, en als ik naar mijn grafiekjes kijk, zie ik dat elke run precies 60 min duurt.Andrehj schreef op zondag 27 maart 2022 @ 14:17:
[...]
Ik heb geen Nefit (zie mijn signature), dus aan mijn antwoord ga je niets hebben.
Ik kan gaan eens proberen die duration aan te passen. Kijken wat er gebeurt.
De actuele opbrengst van mijn Tibber Homevolt
Misschien heb je hier wat aan: de huidige standaard Nefit instellingen is 6.3 en is te downloaden via https://www.nefit-bosch.n...-installatie/instellingenJackBol schreef op zondag 27 maart 2022 @ 14:25:
[...]
Als ik een beetje deduceer hoe mijn warmtepomp werkt, is dat je niet de onderwaarde in kan stellen, maar de duur van de SWW-runs. Ik heb een waarde "dhw recharge" die nu op 60 minuten staat, en als ik naar mijn grafiekjes kijk, zie ik dat elke run precies 60 min duurt.
Ik kan gaan eens proberen die duration aan te passen. Kijken wat er gebeurt.
Hier kan je een Excel downloaden met een overzicht met alle parameters die je kan aanpassen
[ Voor 2% gewijzigd door Nous112 op 27-03-2022 18:53 . Reden: Links is hersteld ]
Je link doet het niet. Er mist een tussenstukje. Kan je deze nogmaals plaatsen?Nous112 schreef op zondag 27 maart 2022 @ 15:54:
[...]
Misschien heb je hier wat aan: de huidige standaard Nefit instellingen is 6.3 en is te downloaden via https://www.nefit-bosch.n...-installatie/instellingen
Hier kan je een Excel downloaden met een overzicht met alle parameters die je kan aanpassen
De actuele opbrengst van mijn Tibber Homevolt
@JackBol voor een Nefit moet je dan de temperaturen voor sww aan een profiel hangen (eco, comfort of eco+ dacht ik zo...) in het installateursmenu bij 'Instellingen warmwater->Warmwatertemp.Comfort'
En dan kun je een profiel kiezen wat ie gebruikt in het normale menu bij 'Warmwater->Bedrijfsmodus'
En dan kun je een profiel kiezen wat ie gebruikt in het normale menu bij 'Warmwater->Bedrijfsmodus'
Link is hersteld, was bij copy-paste foutgegaanJackBol schreef op zondag 27 maart 2022 @ 17:30:
[...]
Je link doet het niet. Er mist een tussenstukje. Kan je deze nogmaals plaatsen?

Gewone radiatoren werkt niet op een warmtepompcvanlith schreef op vrijdag 25 maart 2022 @ 10:24:
[...]
Mijn systeem is niet hybride, maar volledig elektrisch. Ik beschreef mijn systeem juist omdat het zo simpel is. Ik heb wel wat discussies gehad met mijn installateur. Ook Nefit is behoorlijk aan het pushen om het systeem complexer te maken met extra pompgroep en buffervat. Ik heb echter veel gelezen, ook op dit forum en in de technische documentatie van Nefit. En in mijn geval is het volgens mij allemaal niet nodig. Het systeem draait meteen al mooi stabiel. Volgende winter zal ik het pas zeker weten :-)
Voor de duidelijkheid: ik heb een huis uit 1968 waarin de oorspronkelijke radiatoren nog zitten. Het huis is daarna zo goed mogelijk nageïsoleerd. Het vermogen van de radiatoren is nu ongeveer een factor 5 hoger dan nu nodig. Dit bij de oorspronkelijke ontwerptemperatuur van het cv-water van ca. 80-90 C. Nu draai ik dus op een veel lagere temparatuur 20-40C (ideaal voor een WP) en het vermogen van de radiatoren bij die lage watertemperatuur is nog voldoende. Ik heb mijn gas-cv gedurende een jaar op 40C laten draaien om te testen. Ik heb dus geen vloerverwarming, geen warmteterugwinning, zelfs geen thermostaatkranen, alleen een goed geïsoleerd huis: nieuw dak, spouw- en vloerisolatie en HR++ glas overal.
De pomp in de eniviline is dus sterk genoeg om het hele huis (145 m2) van warm water te voorzien. De inhoud van de radiatoren is voldoende voor de defrost (de radiatoren van de woonkamer staan altijd open). Er is dus ook geen buffervat nodig. Als enige extra hebben we een speciaal magnetisch filter om ijzer uit de oude radiatoren weg te vangen.
Vervang ze voor lage temperatuur Radiatoren
Gewone radiatoren kunnen wel werken met een WP, mits deze flink overgedimensioneerd zijn. En die kans is aanzienlijk als huis en radiatoren uit 1968 stammen en er flink nageïsoleerd is.dynasty5 schreef op zondag 27 maart 2022 @ 22:37:
[...]
Gewone radiatoren werkt niet op een warmtepomp
Vervang ze voor lage temperatuur Radiatoren
The choice is simple – do you do it in this life, or the next? In case of the former, why wait?
Altijd eerst proberen, desnoods een iets hogere aanvoertemp gebruiken. LTV radiatoren zijn erg duur, maak eerst eens een goede berekening of het financieel enigszins terug te verdienen is. Meestal niet en kun je beter houden wat je hebt. Vanaf zo rond de 38 graden aanvoer werken de traditionele radiatoren ook.dynasty5 schreef op zondag 27 maart 2022 @ 22:37:
[...]
Gewone radiatoren werkt niet op een warmtepomp
Vervang ze voor lage temperatuur Radiatoren
[ Voor 7% gewijzigd door de telegraaf op 28-03-2022 09:12 ]
Precies mijn punt. De warmtepomp staat nu een week hier prima te werken en houdt het huis op een constante temperatuur.Joris748 schreef op zondag 27 maart 2022 @ 22:40:
[...]
Gewone radiatoren kunnen wel werken met een WP, mits deze flink overgedimensioneerd zijn. En die kans is aanzienlijk als huis en radiatoren uit 1968 stammen en er flink nageïsoleerd is.
Ik had dit overigens al getest met mijn gas-CV door deze een jaar op 40C te laten draaien.
/f/image/1BDsDzNAbWIZgEIrGwCaGbrR.png?f=fotoalbum_large)
[ Voor 24% gewijzigd door cvanlith op 29-03-2022 13:39 . Reden: plaatje watertemperatuur toegevoegd ]
Je huis zal best netjes op temperatuur zijn, maar qua efficiency is er denk ik nog wel het een en ander te winnen:cvanlith schreef op dinsdag 29 maart 2022 @ 13:35:
Precies mijn punt. De warmtepomp staat nu een week hier prima te werken en houdt het huis op een constante temperatuur.
[Afbeelding]
- Je SWW-run loopt midden in de nacht, kan dat niet op een warmer tijdstip?
- Je Ta voor SWW loopt op tot boven de 70°C. Hoe doe je dat? Ik wist niet dat Nefit R290 toepastte? Staat je SWW-setpoint dan niet erg hoog?
- Je verwarming staat alleen 's nachts en 's ochtends aan, als het buiten het koudst is. Kun je geen nachtverlaging toepassen en zo de verwarming overdag laten draaien? Met dit weer moet dat toch makkelijk kunnen?
WP: ME PUHZ-SW75YAA + ERSD-VM2D + EV-WP-TWS-1W 300; AC: ME MXZ-2F42VF + 2x MSZ-LN25VGV; PV: 14.08 kWp O/W + SMA STP 8.0; Vent: Zehnder Q600 ERV + Ubbink AirExcellent.
Heeft iemand in omgeving Drenthe/Groningen een Enviline monoblock 9kw draaien?
Ben eens benieuwd naar een praktijkvoorbeeld geluid/tevredenheid.
Alvast bedankt.
Ben eens benieuwd naar een praktijkvoorbeeld geluid/tevredenheid.
Alvast bedankt.
Is er iemand in omgeving Drenthe/Groningen die een enviline monoblock 9TS heeft draaien?
Ik overweeg deze WP, echter zou ik er eens een willen zien draaien met oog op het geluid.
Ik ben al een tijdje aan het rondneuzen en na wat onderzoek lijkt deze toch het best te presteren qua vermogen bij -7 (heb dan 8kw nodig), COP, en geluidslast
Alvast bedankt voor jullie reacties.
Ik overweeg deze WP, echter zou ik er eens een willen zien draaien met oog op het geluid.
Ik ben al een tijdje aan het rondneuzen en na wat onderzoek lijkt deze toch het best te presteren qua vermogen bij -7 (heb dan 8kw nodig), COP, en geluidslast
Alvast bedankt voor jullie reacties.
Die van ons staat in Meppel. 7kw. Kom gerust een keertje kijken.
The Souffle will raise or it will not. And there is no damn thing you can do about it!
Het warme water wordt gemaakt wanneer nodig. Voor zover ik weet staat er niets voor geprogrammeerd. Als ik een tijdje ervaring heb zal ik daar aan beginnen.Andrehj schreef op dinsdag 29 maart 2022 @ 17:09:
- Je SWW-run loopt midden in de nacht, kan dat niet op een warmer tijdstip?
Er was om 2u een legionella opwarming via de elektrische elementen. Dat zie je waarschijnlijk. Ook hier zal ik later eens beter naar kijken. Het setpoint staat op 55C.
- Je Ta voor SWW loopt op tot boven de 70°C. Hoe doe je dat? Ik wist niet dat Nefit R290 toepastte? Staat je SWW-setpoint dan niet erg hoog?
Ik ben niet zeker of dit gaat werken. We willen het huis om 6:15u op temperatuur hebben. Als de WP juist daarvoor aan de slag moet dan zal dat op het koudste moment van de nacht zijn. Misschien is dan gewoon op 19C laten staan wel beter. In de eerste week was de daggemiddelde COP tussen 4 en 5.
- Je verwarming staat alleen 's nachts en 's ochtends aan, als het buiten het koudst is. Kun je geen nachtverlaging toepassen en zo de verwarming overdag laten draaien? Met dit weer moet dat toch makkelijk kunnen?
Ik heb een koelrelais op de Enviline aangesloten om de vloerverwarmingverdelers (2 stuks, boven en benedenverdieping) automatisch te laten switchen tussen verwarmen en koelen.
Ondanks dat koelen nu niet van toepassing zou moeten zijn met deze temperaturen wordt er toch elke week (op woensdag om 12.02) een koelsignaal afgegeven wat ongeveer 40 seconden later weer teruggedraaid wordt? Is dit een wekelijkse controle ofzo? Vervelende is dat mijn verdelers elke keer ontregeld worden daardoor deze in koelstand blijven staan.
Ondanks dat koelen nu niet van toepassing zou moeten zijn met deze temperaturen wordt er toch elke week (op woensdag om 12.02) een koelsignaal afgegeven wat ongeveer 40 seconden later weer teruggedraaid wordt? Is dit een wekelijkse controle ofzo? Vervelende is dat mijn verdelers elke keer ontregeld worden daardoor deze in koelstand blijven staan.
Dat koelsignaal zal normaliter aan een klep hangen (bijvoorbeeld om je badkamer dicht te zetten bij koelen). Om te voorkomen dat zo'n klep vast gaat zitten is het alleen maar goed dat deze elke week even wordt bewogen.Pompadour schreef op woensdag 30 maart 2022 @ 15:22:
Ik heb een koelrelais op de Enviline aangesloten om de vloerverwarmingverdelers (2 stuks, boven en benedenverdieping) automatisch te laten switchen tussen verwarmen en koelen.
Ondanks dat koelen nu niet van toepassing zou moeten zijn met deze temperaturen wordt er toch elke week (op woensdag om 12.02) een koelsignaal afgegeven wat ongeveer 40 seconden later weer teruggedraaid wordt? Is dit een wekelijkse controle ofzo? Vervelende is dat mijn verdelers elke keer ontregeld worden daardoor deze in koelstand blijven staan.
Waarom kunnen je VVW-verdelers hier niet tegen?
WP: ME PUHZ-SW75YAA + ERSD-VM2D + EV-WP-TWS-1W 300; AC: ME MXZ-2F42VF + 2x MSZ-LN25VGV; PV: 14.08 kWp O/W + SMA STP 8.0; Vent: Zehnder Q600 ERV + Ubbink AirExcellent.
Hoe stel je nachtverlaging in?Andrehj schreef op dinsdag 29 maart 2022 @ 17:09:
[...]
Je huis zal best netjes op temperatuur zijn, maar qua efficiency is er denk ik nog wel het een en ander te winnen:
• Je verwarming staat alleen 's nachts en 's ochtends aan, als het buiten het koudst is. Kun je geen nachtverlaging toepassen en zo de verwarming overdag laten draaien? Met dit weer moet dat toch makkelijk kunnen?
[/list]
In het hoofd menu (1x kort drukken op menu knop), ga naar
Kies bij Temperatuur instelling de gewenste temperatuur, bij Tijdfunctie het tijdstip. Voorwaarde is wel dat je de Bedrijfsmodus op Auto hebt staan en niet op Geoptimaliseerd (in deze stand werkt de warmtepomp 24h/7d)
Het koelsignaal dient als change over signaal om de aansturing van de ventielen om te keren (open zetten als de ruimtethermostaat temperatuur boven een bepaalde waarde komt ipv open zetten als deze onder een bepaalde waarde komt). 40:seconden lijkt mij ook te kort om vastzitten te voorkomen omdat de ventielen traag bewegen en waarom zou er dit dan enkel voor koelsignaal zijn?Andrehj schreef op woensdag 30 maart 2022 @ 16:48:
[...]
Dat koelsignaal zal normaliter aan een klep hangen (bijvoorbeeld om je badkamer dicht te zetten bij koelen). Om te voorkomen dat zo'n klep vast gaat zitten is het alleen maar goed dat deze elke week even wordt bewogen.
Waarom kunnen je VVW-verdelers hier niet tegen?
Het change over signaal wordt doorgegeven via een Homematic IP multi IO box.
Van daaruit wordt dit doorgegeven aan de 2 vvw-verdelers die de ruimtethermostaten laat omschakelen.
Probleem is dat er een vertraging in de doorgifte zit, waardoor de ruimtethermostaten nu in de koelstand blijven staan (waardoor de ventielen dicht blijven). Waarschijnlijk is het een bug in Homematic software maar vind het nog steeds wel vreemd waarom er wekelijks een koelsignaal wordt ingeschakeld voor korte tijd.