He who laughs last thinks slowest! | ▶️ Youtube | 🌐 TechJunky.nl | ☀️ 3000Wp PV | Ford Explorer EV Ext
Het valt me ook pas sinds kort op, voorheen was dit niet zo.martinvdm schreef op zondag 28 april 2019 @ 16:50:
[...]
Heb ik niet. Overigens vraag ik me altijd af of echt de voedingswaarde is of meer de vochtigheidsgraad/bodemgeleiding uitgedrukt in µS/cm.
Klopt, heb voor nu maar even de makkelijkste benaming gebruikt, weet ook niet zeker of 't klopt.
Dit heb ik inderdaad ook gedaan. Ging prima!Sbakker1982 schreef op zaterdag 27 april 2019 @ 23:30:
Kan ik de shelly1 ook direct achter het lichtpunt stoppen bij de lamp? Ik heb daar wel blauwe draad en bij mn schakelaars niet.

Voor de geinteresseerden, ik heb de shelly's zo geconfigureerd:
Per shelly een yaml met maar 4 regels code:
1
2
3
4
5
| substitutions: devicename: "shelly_1" devicelocation: "Toilet" <<: !include .shelly_base.yaml |
1
2
3
4
5
| substitutions: devicename: "shelly_2" devicelocation: "Hallway" <<: !include .shelly_base.yaml |
En een .shelly_base.yaml bestand met gedeelde code:
1
2
3
4
5
6
7
8
9
10
11
12
13
14
15
16
17
18
19
20
21
22
23
24
25
26
27
28
29
30
31
32
33
34
35
36
37
38
39
40
41
42
43
| esphome: name: $devicename platform: ESP8266 board: esp01_1m wifi: ssid: !secret wifi_ssid password: !secret wifi_password # Enable logging logger: # Enable Home Assistant API api: ota: sensor: - platform: uptime name: "${devicelocation} Uptime Sensor" - platform: wifi_signal name: "${devicelocation} WiFi Signal" update_interval: 60s binary_sensor: - platform: gpio pin: GPIO5 name: "${devicelocation} Switch" on_state: then: - light.toggle: light_output light: - platform: binary name: "${devicelocation} Light" output: relay_output id: light_output output: - platform: gpio pin: GPIO4 id: relay_output |
Werkt als een trein, zeer tevreden mee.
Ik ben nieuw met Home Assistant. Wil graag eens prutsen met mijn Ikea Tradfri spul. Nu heb ik dus een Dresden elektronik RaspBee gekocht. Volgens de informatie die ik heb gevonden kan ik daarmee de Tradfri spullen aansturen.
Na het installeren ben ik gaan scannen naar apparaten in de Phoscon App waar Home Assistant naar verwees na het installeren van de DeCONZ plugin. Ik heb een motion sensor die aangesloten was op de Tradfri Gateway gereset (4x rode knopje) en vervolgens kon ik hem vinden met de Phoscon App. Hetzelfde voor een 5 knops schakelaar. Die kon hij ook vinden.
Maar de lampen... ik krijg er geen lamp in. Ik heb ze via de app van Tradfri verwijderd uit het systeem maar de Phoscon App vind maar geen lampen. Heet iemand een idee wat je moet doen om een lamp in het systeem te krijgen vai de Raspbee? Of moet ik die weer aansturen via de Tradfri Gateway?
R6 | 24-70 F2.8 DG OS HSM Art | 18-35 F1.8 DC HSM Art | EF 70-200 F4L IS USM | EF 50mm f/1.8 | Zenbook 14 OLED | T14G4 OLED
Ik heb jouw systeem niet, maar wellicht moet je de lampen resetten:NLAnaconda schreef op zondag 28 april 2019 @ 22:39:
Maar de lampen... ik krijg er geen lamp in. Ik heb ze via de app van Tradfri verwijderd uit het systeem maar de Phoscon App vind maar geen lampen. Heet iemand een idee wat je moet doen om een lamp in het systeem te krijgen vai de Raspbee? Of moet ik die weer aansturen via de Tradfri Gateway?
YouTube: IKEA Slimme verlichting - TRÅDFRI lampen resetten naar fabrieksinste...
Als dit niet werkt kan je de Ikea lampen ook resetten met een philips Hue dimmer:
YouTube: How to Factory Reset Philips Hue Bulbs using a Dimmer Switch
1
2
3
4
5
6
7
8
9
10
11
12
13
14
| - alias: 'Auto: Bedroom Olivia - Lightswitch' initial_state: true trigger: - platform: state entity_id: binary_sensor.xiaomidoorcontact2_contact from: 'off' to: 'on' - platform: state entity_id: binary_sensor.xiaomidoorcontact2_contact from: 'on' to: 'off' action: - service: light.toggle entity_id: light.babykamer_color |
Dus als een schakelaar schakelt van uit naar aan, of van aan naar uit, dan schakelt de verlichting aan of uit.
Werkt gewoon prima.
Echter, na een reboot van Home Assistant word deze automation getriggerd als de schakelaar toevallig aan staat.
In de log staat het volgende na een herstart:
10:26 PM Babykamer color turned on
10:26 PM Auto: Bedroom Olivia - Lightswitch has been triggered
10:26 PM WallSwitch_OliviasRoom_contact turned on
10:26 PM Home Assistant started
Als ik dus een avondje aan het prutsen ben dan schakelt de verlichting op de babykamer steeds aan, niet erg handig

Zou hier een oplossing voor zijn?
Heb je ook het aansluitschema en welke jumper je hebt geset?stefanroelofs schreef op zondag 28 april 2019 @ 22:24:
[...]
Dit heb ik inderdaad ook gedaan. Ging prima!
[Afbeelding]
Voor de geinteresseerden, ik heb de shelly's zo geconfigureerd:
Per shelly een yaml met maar 4 regels code:
YAML:
1 2 3 4 5 substitutions: devicename: "shelly_1" devicelocation: "Toilet" <<: !include .shelly_base.yaml
YAML:
1 2 3 4 5 substitutions: devicename: "shelly_2" devicelocation: "Hallway" <<: !include .shelly_base.yaml
En een .shelly_base.yaml bestand met gedeelde code:
YAML:
1 2 3 4 5 6 7 8 9 10 11 12 13 14 15 16 17 18 19 20 21 22 23 24 25 26 27 28 29 30 31 32 33 34 35 36 37 38 39 40 41 42 43 esphome: name: $devicename platform: ESP8266 board: esp01_1m wifi: ssid: !secret wifi_ssid password: !secret wifi_password # Enable logging logger: # Enable Home Assistant API api: ota: sensor: - platform: uptime name: "${devicelocation} Uptime Sensor" - platform: wifi_signal name: "${devicelocation} WiFi Signal" update_interval: 60s binary_sensor: - platform: gpio pin: GPIO5 name: "${devicelocation} Switch" on_state: then: - light.toggle: light_output light: - platform: binary name: "${devicelocation} Light" output: relay_output id: light_output output: - platform: gpio pin: GPIO4 id: relay_output
Werkt als een trein, zeer tevreden mee.
Zoiets:

Met de jumper wissel je tussen 12V en 230V. Deze staat standaard vanaf de fabriek al goed.
Ik heb een paar van die USBtjes. Bij 1 is de gpio01 continu met gnd verbonden zodat deze altijd in de programmeer stand staat. Je hebt ze ook met schakelaar erop maar heb er gewoon meerdere genomen.stefanroelofs schreef op zaterdag 27 april 2019 @ 16:12:
[...]
Zeer bedankt voor de info!!
Het is uiteindelijk gelukt. Ik moest alleen vreemd genoeg de Rx op de Rx aansluiten, en de Tx op de Tx. Maar het flashen is gelukt. (denk eraan om GPIO0 te verbinden met GND tijdens aansluiten van usb)
Als iemand een .yaml voorbeeldje heeft om de Shelly weer hetzelfde te laten werken als standaard vanaf de fabriek, ben ik wel geinteresseerd. Vooral ff kijken hoe we de MQTT gaan inregelen.
Ben niet bekend met de werking van die muurknoppen, maar... triggers uitsplitten naar 2 losse en dan de light.toggle vervangen door light.turn_on en de andere light.turn_off?stefanroelofs schreef op zondag 28 april 2019 @ 22:57:
Vraagje, ik heb de volgende simpele automation:
YAML:
1 2 3 4 5 6 7 8 9 10 11 12 13 14 - alias: 'Auto: Bedroom Olivia - Lightswitch' initial_state: true trigger: - platform: state entity_id: binary_sensor.xiaomidoorcontact2_contact from: 'off' to: 'on' - platform: state entity_id: binary_sensor.xiaomidoorcontact2_contact from: 'on' to: 'off' action: - service: light.toggle entity_id: light.babykamer_color
Dus als een schakelaar schakelt van uit naar aan, of van aan naar uit, dan schakelt de verlichting aan of uit.
Werkt gewoon prima.
Echter, na een reboot van Home Assistant word deze automation getriggerd als de schakelaar toevallig aan staat.
In de log staat het volgende na een herstart:
10:26 PM Babykamer color turned on
10:26 PM Auto: Bedroom Olivia - Lightswitch has been triggered
10:26 PM WallSwitch_OliviasRoom_contact turned on
10:26 PM Home Assistant started
Als ik dus een avondje aan het prutsen ben dan schakelt de verlichting op de babykamer steeds aan, niet erg handig![]()
Zou hier een oplossing voor zijn?
ik zou hem zo makenstefanroelofs schreef op zondag 28 april 2019 @ 22:57:
Vraagje, ik heb de volgende simpele automation:
YAML:
1 2 3 4 5 6 7 8 9 10 11 12 13 14 - alias: 'Auto: Bedroom Olivia - Lightswitch' initial_state: true trigger: - platform: state entity_id: binary_sensor.xiaomidoorcontact2_contact from: 'off' to: 'on' - platform: state entity_id: binary_sensor.xiaomidoorcontact2_contact from: 'on' to: 'off' action: - service: light.toggle entity_id: light.babykamer_color
Dus als een schakelaar schakelt van uit naar aan, of van aan naar uit, dan schakelt de verlichting aan of uit.
Werkt gewoon prima.
Echter, na een reboot van Home Assistant word deze automation getriggerd als de schakelaar toevallig aan staat.
In de log staat het volgende na een herstart:
10:26 PM Babykamer color turned on
10:26 PM Auto: Bedroom Olivia - Lightswitch has been triggered
10:26 PM WallSwitch_OliviasRoom_contact turned on
10:26 PM Home Assistant started
Als ik dus een avondje aan het prutsen ben dan schakelt de verlichting op de babykamer steeds aan, niet erg handig![]()
Zou hier een oplossing voor zijn?
1
2
3
4
5
6
7
8
9
10
11
12
13
14
15
| - alias: 'Auto: Bedroom Olivia - Lightswitch' initial_state: 'on' trigger: - platform: state entity_id: binary_sensor.xiaomidoorcontact2_contact to: 'on' - platform: state entity_id: binary_sensor.xiaomidoorcontact2_contact to: 'off' condition: - condition: template value_template: "{% if trigger.from_state %} True {% else %} False {% endif %}" action: - service: light.toggle entity_id: light.babykamer_color |
Sometimes you need to plan for coincidence
Iemand een idee?
https://printcraft3d.nl Protect your BMW! https://BimmerNotify.app
nu heb ik via nodered (wat werkt via ingress) een flow voor zigbee2mqtt.
als ik daarvan het dashboard probeer te openen opent hij:
https://domein.nl/ui
en daar krijg ik: 404: Not Found
iemand een workaround hiervoor? want lokale urls werken niet
Gadget-freakz.com. Feedback en tips zijn welkom.
Als ik het goed lees in de documentatie:Hmmbob schreef op maandag 29 april 2019 @ 08:19:
En wat doet die condition dan precies?
trigger.from_state will return the previous state object of the entity.
Dus deze condition:
1
2
3
| condition: - condition: template value_template: "{% if trigger.from_state %} True {% else %} False {% endif %}" |
Kijkt of er een previous state is. Deze zal nog niet bestaan bij het opstarten van HomeAssistant. Daardoor returned deze condition False.
Echter vraag ik me af of je geen Null check moet doen op trigger.from_state ??
Zoiets:
1
2
3
| condition: - condition: template value_template: "{% if trigger.from_state is not none %} True {% else %} False {% endif %}" |
Ik zal dit vanavond eens testen!
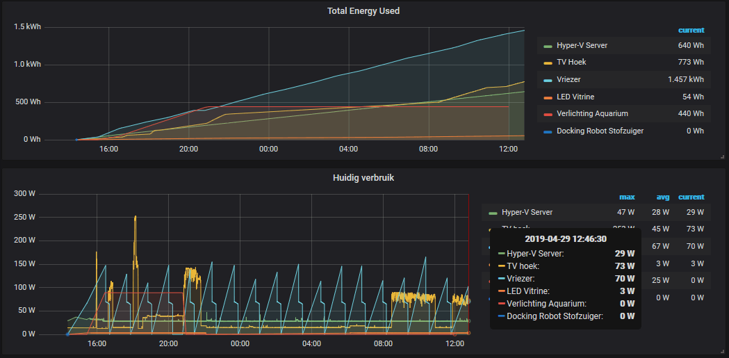
Hij stop met rapporteren zodra het verbruik 0 is. Dit is erg nadelig voor het meten van m'n vriezer, deze gaat maar 1 keer per uur aan en verbuikt vervolgens helemaal niks.
In grafana klopt daardoor het verbruik niet meer, deze trekt een schuine streep naar de eerst volgende waarde. Daardoor lijkt mijn vriezer veel onzuiniger dan hij eigenlijk is.
Heeft iemand een idee hoe ik dit kan oplossen?


Fill missing met 0 (of last) in GrafanaPsycho_Mantis schreef op maandag 29 april 2019 @ 13:07:
In grafana klopt daardoor het verbruik niet meer, deze trekt een schuine streep naar de eerst volgende waarde. Daardoor lijkt mijn vriezer veel onzuiniger dan hij eigenlijk is.
Heeft iemand een idee hoe ik dit kan oplossen?
Bedankt, werkt prima voor de grafiek huidig verbruik. Dus we zijn al een stapje dichterbij.
Echter voor de cumulatieve grafiek werkt dit niet. Hier blijft de lijn gewoon doorlopen en doet hij niks met de fill missing 0.
In een cumulatieve grafiek blijft de som constant (horizontale lijn) als de waarde 0 is.Psycho_Mantis schreef op maandag 29 april 2019 @ 15:28:
[...]
Echter voor de cumulatieve grafiek werkt dit niet. Hier blijft de lijn gewoon doorlopen en doet hij niks met de fill missing 0.
Of zie je dan een stijgende lijn? Dat is raar: Dan staat er geen 0 bij die samples in de database..
Hmm, werkt helaas niet.. De automation word nog steeds getriggered.zoeperman schreef op maandag 29 april 2019 @ 07:45:
[...]
ik zou hem zo maken
YAML:
1 2 3 4 5 6 7 8 9 10 11 12 13 14 15 - alias: 'Auto: Bedroom Olivia - Lightswitch' initial_state: 'on' trigger: - platform: state entity_id: binary_sensor.xiaomidoorcontact2_contact to: 'on' - platform: state entity_id: binary_sensor.xiaomidoorcontact2_contact to: 'off' condition: - condition: template value_template: "{% if trigger.from_state %} True {% else %} False {% endif %}" action: - service: light.toggle entity_id: light.babykamer_color
Voor de volledigheid, ik heb een probleem bij zo'n automation:
1
2
3
4
5
6
7
8
9
10
11
12
13
| - alias: 'Auto: Living room - Table - Lightswitch 2' initial_state: 'on' trigger: - platform: state entity_id: binary_sensor.xiaomidoorcontact5_contact to: 'on' condition: - condition: state entity_id: light.eettafel_lamp_1 state: 'off' action: - service: light.turn_on entity_id: light.eettafel_lamp_1 |
Nu reboot ik HomeAssistant, terwijl de sensor xiaomidoorcontact5 de state On heeft.
Nu gaat de lamp aan als HA opgestart is.
Die sensor (komt van Zigbee2mqtt integratie) lijkt dus geinitialiseerd te worden op State Off. Hierna word de state On geschreven en triggered de automation.
Nog meer goeie suggesties?
Deze condition toevoegen helpt dus ook niet:
1
2
3
| condition: - condition: template value_template: "{% if trigger.from_state is not none %} True {% else %} False {% endif %}" |
"Integration hadockermon not found when trying to verify its switch platform."
Lees hier wel het issue:
https://github.com/custom...tch.hadockermon/issues/29
He who laughs last thinks slowest! | ▶️ Youtube | 🌐 TechJunky.nl | ☀️ 3000Wp PV | Ford Explorer EV Ext
In 0.92 gebruiken ze een nieuwe manier om dependencies te laden. Ik vermoed dat het daarmee heeft te maken.martinvdm schreef op maandag 29 april 2019 @ 20:50:
Meer mensen issues met Custom component HA-Dockermon na de upgrade naar 0.92? met de melding:
"Integration hadockermon not found when trying to verify its switch platform."
Lees hier wel het issue:
https://github.com/custom...tch.hadockermon/issues/29
Idd. Hier staat het:XanderHuisman schreef op maandag 29 april 2019 @ 22:05:
[...]
In 0.92 gebruiken ze een nieuwe manier om dependencies te laden. Ik vermoed dat het daarmee heeft te maken.
https://developers.home-a...ntegration-structure.html
Je schijnt het op te kunnen lossen door zelf een __init__.py in de folder te zetten; dan zal de developer aan de slag moeten denk ik om dit verder te fixen.
He who laughs last thinks slowest! | ▶️ Youtube | 🌐 TechJunky.nl | ☀️ 3000Wp PV | Ford Explorer EV Ext
Werkte voor mij inderdaad laatst met iets. Bijvoorbeeld met de commandline even naar de map bladeren, dan commando 'touch __init__.py'. Klaar.martinvdm schreef op maandag 29 april 2019 @ 22:39:
[...]
Je schijnt het op te kunnen lossen door zelf een __init__.py in de folder te zetten; dan zal de developer aan de slag moeten denk ik om dit verder te fixen.
Hij blijft stijgende, er is wel een 0. In de andere grafiek staat hij ook op fill (previous). Anders zou deze ook niet op 0 komen.ANdrode schreef op maandag 29 april 2019 @ 16:14:
[...]
In een cumulatieve grafiek blijft de som constant (horizontale lijn) als de waarde 0 is.
Of zie je dan een stijgende lijn? Dat is raar: Dan staat er geen 0 bij die samples in de database..
Dat verklaard waarschijnlijk ook waarom mijn Toon custom component niet meer wilt laden.XanderHuisman schreef op maandag 29 april 2019 @ 22:05:
[...]
In 0.92 gebruiken ze een nieuwe manier om dependencies te laden. Ik vermoed dat het daarmee heeft te maken.
__init__.py staat ook in de map, maar dat truckje werkt helaas niet voor mij. Misschien straks maar even melden bij de ontwikkelaar.2019-04-29 20:49:45 ERROR (MainThread) [homeassistant.components.climate] Error while setting up platform toon
Traceback (most recent call last):
File "/usr/local/lib/python3.7/site-packages/homeassistant/helpers/entity_platform.py", line 122, in _async_setup_platform
task = async_create_setup_task()
File "/usr/local/lib/python3.7/site-packages/homeassistant/helpers/entity_platform.py", line 87, in async_create_setup_task
None, platform.setup_platform, hass, platform_config,
AttributeError: module 'homeassistant.components.toon.climate' has no attribute 'setup_platform'
In 0.92 is er naast de ```__init__.py``` file nog iets anders bijgekomen. In de link van @martinvdm wordt het genoemd in puntje 2:Psycho_Mantis schreef op dinsdag 30 april 2019 @ 09:01:
[...]
Dat verklaard waarschijnlijk ook waarom mijn Toon custom component niet meer wilt laden.
[...]
__init__.py staat ook in de map, maar dat truckje werkt helaas niet voor mij. Misschien straks maar even melden bij de ontwikkelaar.
De externe dependencies worden nu aangegeven in de manifest.json file of een specifieke constante in de __init__.py filePlatforms can no longer have dependencies or requirements. Instead, create a manifest.json in the my_platform folder to specify them, or add REQUIREMENTS or DEPENDENCIES constants to the __init__.py file.
[ Voor 7% gewijzigd door XanderHuisman op 30-04-2019 09:06 ]
Hernoem je toon folder naar toon_custom of my_toon o.i.d., dan laad ie hem welPsycho_Mantis schreef op dinsdag 30 april 2019 @ 09:01:
[...]
Hij blijft stijgende, er is wel een 0. In de andere grafiek staat hij ook op fill (previous). Anders zou deze ook niet op 0 komen.
[...]
Dat verklaard waarschijnlijk ook waarom mijn Toon custom component niet meer wilt laden.
[...]
__init__.py staat ook in de map, maar dat truckje werkt helaas niet voor mij. Misschien straks maar even melden bij de ontwikkelaar.
Edit: linkje
[ Voor 7% gewijzigd door iMars op 30-04-2019 09:55 ]
Voor mensen die eventueel tegen hetzelfde probleem aanlopen, de oplossing was simpel:stefanroelofs schreef op maandag 29 april 2019 @ 20:32:
[...]
Hmm, werkt helaas niet.. De automation word nog steeds getriggered.
Voor de volledigheid, ik heb een probleem bij zo'n automation:
YAML:'
1 2 3 4 5 6 7 8 9 10 11 12 13 - alias: 'Auto: Living room - Table - Lightswitch 2' initial_state: 'on' trigger: - platform: state entity_id: binary_sensor.xiaomidoorcontact5_contact to: 'on' condition: - condition: state entity_id: light.eettafel_lamp_1 state: 'off' action: - service: light.turn_on entity_id: light.eettafel_lamp_1
Nu reboot ik HomeAssistant, terwijl de sensor xiaomidoorcontact5 de state On heeft.
Nu gaat de lamp aan als HA opgestart is.
Die sensor (komt van Zigbee2mqtt integratie) lijkt dus geinitialiseerd te worden op State Off. Hierna word de state On geschreven en triggered de automation.
Nog meer goeie suggesties?
Deze condition toevoegen helpt dus ook niet:
YAML:
1 2 3 condition: - condition: template value_template: "{% if trigger.from_state is not none %} True {% else %} False {% endif %}"
Zet de initial_state van je automations op false. Hierdoor worden ze niet automatisch mee gestart bij het starten van Hassio. Maak vervolgens deze automation aan, die de rest van de automations vertraagd opstart:
1
2
3
4
5
6
7
8
9
| - alias : "Automation: Delayed start of all automations" initial_state : true trigger: platform : homeassistant event : start # Event can also be 'shutdown' action: - delay : '00:02:00' # 2 minute delay - service : automation.turn_on entity_id : all |
Is initial state via de gui editor voor automations op false in te stellen?stefanroelofs schreef op dinsdag 30 april 2019 @ 21:14:
[...]
Voor mensen die eventueel tegen hetzelfde probleem aanlopen, de oplossing was simpel:
Zet de initial_state van je automations op false. Hierdoor worden ze niet automatisch mee gestart bij het starten van Hassio. Maak vervolgens deze automation aan, die de rest van de automations vertraagd opstart:
YAML:
1 2 3 4 5 6 7 8 9 - alias : "Automation: Delayed start of all automations" initial_state : true trigger: platform : homeassistant event : start # Event can also be 'shutdown' action: - delay : '00:02:00' # 2 minute delay - service : automation.turn_on entity_id : all
En hoe om te gaan met automations die je uit had gezet, en dus op deze manier na een herstart gewoon keihard aangezet worden?
Niemand die ook Hue gebruikt?Greetoz schreef op maandag 29 april 2019 @ 09:33:
Ik heb vooral de laatste 1 a 2 maanden dat mijn hue lampen unavailable zijn in de gui en dus ook niet geschakeld worden door nodered. Het zijn niet telkens dezelfde lampen en ze kunnen van 30 seconden tot een paar uur unavailable zijn. Via de hue app zelf is alles normaal aan te sturen ook als ze unavailable zijn in HASS. Als ik zoek op het forum kom ik vooral problemen tegen dat alles unavailable is.
Iemand een idee?
https://printcraft3d.nl Protect your BMW! https://BimmerNotify.app
Nee, initial state kun je enkel in het YAML bestand toevoegen, kan niet via de automations editor.Fonta schreef op woensdag 1 mei 2019 @ 01:37:
[...]
Is initial state via de gui editor voor automations op false in te stellen?
En hoe om te gaan met automations die je uit had gezet, en dus op deze manier na een herstart gewoon keihard aangezet worden?
Wil je niet alle automations inschakelen, dan zou je specifieke automation entiteit namen moeten noemen in plaats van 'all'.
Maar helaas kwam ik er (net te laat) achter dat er blijkbaar nog problemen zijn met het installeren van hass.io op een SSD i.c.m. een Raspberry Pi.
Iemand hier toevallig dit wel werkend gekregen?
Anders zal het vanavond raspbian installeren worden met daarbinnen hass.io, maar dat voelt als overhead.
Doe maar een onsje meer...
ben gisteren met het zelfde aan het experimenteren geweest maar helaas tot de zelfde conclusie gekomen. ik heb nog niet verder geprobeerd het werkend te krijgen maar dit lijkt een prima handleiding: https://community.home-as...ss-io-via-docker/60720/19Intheweb schreef op woensdag 1 mei 2019 @ 08:53:
Gisteren de USB-Sata kabel en een Kingston SSD van 120GB binnen gekregen en meteen geprobeerd Hass.io te installeren.
Maar helaas kwam ik er (net te laat) achter dat er blijkbaar nog problemen zijn met het installeren van hass.io op een SSD i.c.m. een Raspberry Pi.
Iemand hier toevallig dit wel werkend gekregen?
Anders zal het vanavond raspbian installeren worden met daarbinnen hass.io, maar dat voelt als overhead.
aan de andere kant lijkt het misschien ook niet heel erg nodig om hass.io te installeren als je toch zelf met docker containers gaat werken want dan kan je met bijvoorbeeld portainer ook zelf de extra containers beheren waar ik echter nog niet uit ben is of de samenwerking tussen de containers dan ook zo makkelijk werkt. ik heb hier nog niet zo veel ervaring mee.
[edit:]
ik heb dit inmiddels werkend en heb naast hass.io ook portainer draaien en zie daarin nu alle containers, ook die ik met hass.io heb toegevoegd. qua performance lijkt het ook een stukje beter met een ssd ipv. een sd kaartje
[ Voor 9% gewijzigd door jasring op 01-05-2019 20:34 . Reden: toevoeging ]
Een alternatief is om de Uptime sensor te definieren:Fonta schreef op woensdag 1 mei 2019 @ 01:37:
[...]
Is initial state via de gui editor voor automations op false in te stellen?
En hoe om te gaan met automations die je uit had gezet, en dus op deze manier na een herstart gewoon keihard aangezet worden?
1
2
3
4
| sensor: - platform: uptime name: "HA runtime in minutes" unit_of_measurement: minutes |
En de volgende condition toe te voegen aan Automations die vertraagd moeten opstarten:
1
2
3
4
5
| condition: - condition: numeric_state entity_id: sensor.ha_runtime_in_minutes above: 1 |
Is je bridge nog wel gekoppeld aan HA? Heb dit ook wel eens gehad en na het opnieuw koppelen is het niet meer voorgekomen.
"Sommige mensen zeggen dat ik gek ben, maar gekken horen toch thuis in het gekkenhuis, of ben ik nou gek??"
Ik zal hem eens opnieuw koppelen dan, hij is nog wel gekoppeld want na een paar minuten is een lamp opeens weer te schakelen...the_cyberspace schreef op woensdag 1 mei 2019 @ 11:04:
[...]
Is je bridge nog wel gekoppeld aan HA? Heb dit ook wel eens gehad en na het opnieuw koppelen is het niet meer voorgekomen.
https://printcraft3d.nl Protect your BMW! https://BimmerNotify.app
Oef, dat is een hele administratie als je dat bij wilt gaan houden.JBS schreef op woensdag 1 mei 2019 @ 07:41:
[...]
Nee, initial state kun je enkel in het YAML bestand toevoegen, kan niet via de automations editor.
Wil je niet alle automations inschakelen, dan zou je specifieke automation entiteit namen moeten noemen in plaats van 'all'.
Ik wil met een button (conditioneel) een Hue scene activeren of de lampen uitschakelen.
Simpel gezegd werkt de button als aan bepaalde voorwaarden wordt voldaan (zeg tussen 20u en 22u als voorbeeld) als volgt:
Als op knop wordt gedrukt en het licht is aan: dan light.turn_off, anders hue.hue_activate_scene.
Ik vraag mij alleen af of er een simpele, eenduidige manier is om dit te doen.
Uiteraard kan het door twee automations te maken. Beide met twee condities, de pre-conditie (tussen 20u en 22u) en de controle of lampen aan, of uit, zijn.
Maar zou dit ook kunnen worden 'verpakt' in een (template?) switch? Waarbij de turn_on actie de activate_scene is en de turn_off de light.turn_off is? De automation hoeft dan maar de pre-conditie te bevatten en als action dan een toggle.
Edit:
Wie (nogmaals) zoekt zal vinden. De template light. Daarmee moet het denk ik wel lukken
[ Voor 8% gewijzigd door RobertMe op 01-05-2019 18:43 ]
Inmiddels ben ik zover dat ik netjes een push bericht krijg. Alleen omdat ik het bericht/message over meerdere regels geprogrammeerd heb (vind ik overzichtelijker dan alles op 1 regel) krijg ik die ook over meerdere regels gepushed.
1
2
3
4
5
6
7
8
9
10
11
12
| action: service: notify.ios_iphone_man data: title: "Home Assistant" message: >- Tuindeur {% if is_state('binary_sensor.livingroom_contact', 'on') %} geopend {% else %} gesloten {% endif %} om {{ now().strftime("%H:%M:%S") }} |
Is het mogelijk om de regel om te laten zetten naar 1 regel voor het bericht gestuurd wordt? Of moet ik dan echt alles op 1 regel coderen? Ik heb al getest met > en >- achter message: maar resultaat blijft hetzelfde.
[ Voor 4% gewijzigd door Lifelogger op 01-05-2019 20:13 ]
Misschien leuk om eens te kijken naar Node-Red voor je automatiseringen? Dat maakt dit soort complexe flows echt 100x makkelijker!Lifelogger schreef op woensdag 1 mei 2019 @ 19:59:
Ik ben bezig met een automation script. De eerste. Ik wil een push bericht krijgen als de telefoon van mij en mijn vrouw niet aanwezig is, en de achtdeur open gaat.
Inmiddels ben ik zover dat ik netjes een push bericht krijg. Alleen omdat ik het bericht/message over meerdere regels geprogrammeerd heb (vind ik overzichtelijker dan alles op 1 regel) krijg ik die ook over meerdere regels gepushed.
code:
1 2 3 4 5 6 7 8 9 10 11 12 action: service: notify.ios_iphone_man data: title: "Home Assistant" message: >- Tuindeur {% if is_state('binary_sensor.livingroom_contact', 'on') %} geopend {% else %} gesloten {% endif %} om {{ now().strftime("%H:%M:%S") }}
Is het mogelijk om de regel om te laten zetten naar 1 regel voor het bericht gestuurd wordt? Of moet ik dan echt alles op 1 regel coderen? Ik heb al getest met > en >- achter message: maar resultaat blijft hetzelfde.
Owner of DBIT Consultancy | DJ BassBrewer
Dank voor je reactie. Op zich is NodeRed wel leuk om mee te spelen, maar vind het ook wel interessant om het op deze manier te kunnen leren.DennusB schreef op woensdag 1 mei 2019 @ 20:15:
[...]
Misschien leuk om eens te kijken naar Node-Red voor je automatiseringen? Dat maakt dit soort complexe flows echt 100x makkelijker!
Wat geniet bij de overige Tweakers de voorkeur eigenlijk? NodeRed of zelf via automations programmeren?
Hmm, ik gebruikte deze en alles kwam gewoon op 1 lijn binnen, zowel in mijn tijd dat ik Pushbullet gebruikte als dit HTML5 voorbeeld:Lifelogger schreef op woensdag 1 mei 2019 @ 19:59:
Ik ben bezig met een automation script. De eerste. Ik wil een push bericht krijgen als de telefoon van mij en mijn vrouw niet aanwezig is, en de achtdeur open gaat.
Inmiddels ben ik zover dat ik netjes een push bericht krijg. Alleen omdat ik het bericht/message over meerdere regels geprogrammeerd heb (vind ik overzichtelijker dan alles op 1 regel) krijg ik die ook over meerdere regels gepushed.
code:
1 2 3 4 5 6 7 8 9 10 11 12 action: service: notify.ios_iphone_man data: title: "Home Assistant" message: >- Tuindeur {% if is_state('binary_sensor.livingroom_contact', 'on') %} geopend {% else %} gesloten {% endif %} om {{ now().strftime("%H:%M:%S") }}
Is het mogelijk om de regel om te laten zetten naar 1 regel voor het bericht gestuurd wordt? Of moet ik dan echt alles op 1 regel coderen? Ik heb al getest met > en >- achter message: maar resultaat blijft hetzelfde.
1
2
3
4
5
6
7
8
9
| - service: notify.google data_template: message: Vertrektijd {{ states.sensor.ossbreda.attributes.departure_time_actual }} vanaf spoor {{ states.sensor.ossbreda.attributes.departure_platform }}, aankomst om {{ states.sensor.ossbreda.attributes.arrival_time_actual }}. Volgende trein vertrekt om {{ states.sensor.ossbreda.attributes.next }}. title: 'Trein naar Breda: {{ states.sensor.ossbreda.attributes.status }}.' |
Sometimes you need to plan for coincidence
In dit geval gaat het waarschijnlijk goed doordat je de braces (}}) op de volgende regel hebt. Daardoor vallen ze binnen het stukje Jinja code (de template parser die HA gebruikt) i.p.v. dat ze een op een worden overgezet.Hmmbob schreef op woensdag 1 mei 2019 @ 20:48:
[...]
Hmm, ik gebruikte deze en alles kwam gewoon op 1 lijn binnen, zowel in mijn tijd dat ik Pushbullet gebruikte als dit HTML5 voorbeeld:
YAML:
1 2 3 4 5 6 7 8 9 - service: notify.google data_template: message: Vertrektijd {{ states.sensor.ossbreda.attributes.departure_time_actual }} vanaf spoor {{ states.sensor.ossbreda.attributes.departure_platform }}, aankomst om {{ states.sensor.ossbreda.attributes.arrival_time_actual }}. Volgende trein vertrekt om {{ states.sensor.ossbreda.attributes.next }}. title: 'Trein naar Breda: {{ states.sensor.ossbreda.attributes.status }}.'
Wat als je i.p.v. {% en %} er een - bij zet? Dus:Lifelogger schreef op woensdag 1 mei 2019 @ 19:59:
Ik ben bezig met een automation script. De eerste. Ik wil een push bericht krijgen als de telefoon van mij en mijn vrouw niet aanwezig is, en de achtdeur open gaat.
Inmiddels ben ik zover dat ik netjes een push bericht krijg. Alleen omdat ik het bericht/message over meerdere regels geprogrammeerd heb (vind ik overzichtelijker dan alles op 1 regel) krijg ik die ook over meerdere regels gepushed.
code:
1 2 3 4 5 6 7 8 9 10 11 12 action: service: notify.ios_iphone_man data: title: "Home Assistant" message: >- Tuindeur {% if is_state('binary_sensor.livingroom_contact', 'on') %} geopend {% else %} gesloten {% endif %} om {{ now().strftime("%H:%M:%S") }}
Is het mogelijk om de regel om te laten zetten naar 1 regel voor het bericht gestuurd wordt? Of moet ik dan echt alles op 1 regel coderen? Ik heb al getest met > en >- achter message: maar resultaat blijft hetzelfde.
1
2
3
4
5
| {%- if ... -%} ... {%- else -%} ... {%- endif -%} |
Door het gebruik van de - zou whitespace genegeerd moeten worden. Alhoewel ik bang ben dat je dat bv Tuindoorgeopendom20:56 krijgt, dus zonder alle spaties etc.
Waarom niet:Lifelogger schreef op woensdag 1 mei 2019 @ 19:59:
Ik ben bezig met een automation script. De eerste. Ik wil een push bericht krijgen als de telefoon van mij en mijn vrouw niet aanwezig is, en de achtdeur open gaat.
Inmiddels ben ik zover dat ik netjes een push bericht krijg. Alleen omdat ik het bericht/message over meerdere regels geprogrammeerd heb (vind ik overzichtelijker dan alles op 1 regel) krijg ik die ook over meerdere regels gepushed.
code:
1 2 3 4 5 6 7 8 9 10 11 12 action: service: notify.ios_iphone_man data: title: "Home Assistant" message: >- Tuindeur {% if is_state('binary_sensor.livingroom_contact', 'on') %} geopend {% else %} gesloten {% endif %} om {{ now().strftime("%H:%M:%S") }}
Is het mogelijk om de regel om te laten zetten naar 1 regel voor het bericht gestuurd wordt? Of moet ik dan echt alles op 1 regel coderen? Ik heb al getest met > en >- achter message: maar resultaat blijft hetzelfde.
Trigger: achterdeur open.
Conditions: tel1 niet thuis, tel2 niet thuis.
Action: bericht.
Edit: doe je waarschijlijk ook, ging ergens anders over.

Ik zal dat nog eens proberen. Zal morgen het resultaat posten. :-)Hmmbob schreef op woensdag 1 mei 2019 @ 20:48:
[...]
Hmm, ik gebruikte deze en alles kwam gewoon op 1 lijn binnen, zowel in mijn tijd dat ik Pushbullet gebruikte als dit HTML5 voorbeeld:
YAML:
1 2 3 4 5 6 7 8 9 - service: notify.google data_template: message: Vertrektijd {{ states.sensor.ossbreda.attributes.departure_time_actual }} vanaf spoor {{ states.sensor.ossbreda.attributes.departure_platform }}, aankomst om {{ states.sensor.ossbreda.attributes.arrival_time_actual }}. Volgende trein vertrekt om {{ states.sensor.ossbreda.attributes.next }}. title: 'Trein naar Breda: {{ states.sensor.ossbreda.attributes.status }}.'
Dat kan ik ook nog wel eens proberen. Zal het morgen eens testen. Zal het resultaat nog posten.RobertMe schreef op woensdag 1 mei 2019 @ 20:57:
[...]
In dit geval gaat het waarschijnlijk goed doordat je de braces (}}) op de volgende regel hebt. Daardoor vallen ze binnen het stukje Jinja code (de template parser die HA gebruikt) i.p.v. dat ze een op een worden overgezet.
[...]
Wat als je i.p.v. {% en %} er een - bij zet? Dus:
code:
1 2 3 4 5 {%- if ... -%} ... {%- else -%} ... {%- endif -%}
Door het gebruik van de - zou whitespace genegeerd moeten worden. Alhoewel ik bang ben dat je dat bv Tuindoorgeopendom20:56 krijgt, dus zonder alle spaties etc.
Voor 99% draaien mijn automations in NR. Moet wel zeggen dat ik juist de HA automations sneller onder de knie had dan NR. De 1% van automations die ik niet in NR zijn om bijv. Homekit vertraagd op te starten. Voor Node Red is er trouwens een apart topic: Node-RED - grafisch 'programmeren' (bijv. voor domotica)Lifelogger schreef op woensdag 1 mei 2019 @ 20:16:
[...]
Dank voor je reactie. Op zich is NodeRed wel leuk om mee te spelen, maar vind het ook wel interessant om het op deze manier te kunnen leren.
Wat geniet bij de overige Tweakers de voorkeur eigenlijk? NodeRed of zelf via automations programmeren?
https://twitter.com/balloob/status/1123408778639003648
Op zich mag-ie natuurlijk best van werkgever wisselen, maar hij mocht zich bij Ubiquity volledig richten op de ontwikkeling van HA en naar eigen zeggen blijft hij hetzelfde doen. Ik benieuwd wat de beweegredenen zijn om van werkgever te wisselen.
Edit:
Hij gaat naar Nabu Casa, zijn eigen club achter de Home Assistant cloud.
[ Voor 13% gewijzigd door Yukkie op 02-05-2019 09:25 ]
We've got that ring of confidence
Je hebt gelijk. het werkt wel op de manier zoals je aangeeft, maar alles wordt aan elkaar geplakt. Dus geen spaties tussen de items.RobertMe schreef op woensdag 1 mei 2019 @ 20:57:
[...]
In dit geval gaat het waarschijnlijk goed doordat je de braces (}}) op de volgende regel hebt. Daardoor vallen ze binnen het stukje Jinja code (de template parser die HA gebruikt) i.p.v. dat ze een op een worden overgezet.
[...]
Wat als je i.p.v. {% en %} er een - bij zet? Dus:
code:
1 2 3 4 5 {%- if ... -%} ... {%- else -%} ... {%- endif -%}
Door het gebruik van de - zou whitespace genegeerd moeten worden. Alhoewel ik bang ben dat je dat bv Tuindoorgeopendom20:56 krijgt, dus zonder alle spaties etc.
Eventueel kun je dan nog creatief gaan doenLifelogger schreef op donderdag 2 mei 2019 @ 09:47:
[...]
Je hebt gelijk. het werkt wel op de manier zoals je aangeeft, maar alles wordt aan elkaar geplakt. Dus geen spaties tussen de items.
1
2
3
4
5
6
7
8
| message: >- Tuindeur {% if is_state('binary_sensor.livingroom_contact', 'on') -%} geopend {%- else -%} gesloten {% endif %} om {{ now().strftime("%H:%M:%S") }} |
De spatie voor de {% if en na de endif %} worden dan niet genegeerd. Maar utieraard heb je dan wel het openen/sluiten nog op dezelfde regel staan.
1
2
3
4
5
6
7
8
9
10
11
12
13
14
15
16
17
| - platform: template sensors: dest_address: value_template: >- {%- if is_state("input_select.destination", "Thuis") -%} Straatnaam 3, 1111 AA, Stad, NL {%- elif is_state("input_select.destination", "Werk") -%} Straatnaam 3, 1111 AA, Stad, NL {%- else -%} Unknown {%- endif %} - platform: waze_travel_time name: "Reistijden" origin: '52.9999,4.99' destination: sensor.dest_address region: 'EU' |
De hard coded origin werkt zo wel, maar als ik device_tracker.moizie invul (owntracks) krijg ik een "Error on retrieving data: Cannot get coords for unknown" error.
Bij destination krijg ik dezelfde error
Als ik een adres (tekstueel) invul onder origin (hard coded dus) krijg ik de melding dat hij de coords voor het ingevulde adres niet kan vinden.
Wat doe ik fout?!

Mijn HA draait an sich goed.
Grote probleem ; mijn Xiaomi zigbee spul verliest heel regelmatig de verbindg naar HA. Waardoor mijn schakelaars niet meer schakelen, de app zelf of vanuit HA nog wel. Dat werkt altijd. Er worden sonoffs en Xiaomi lampen geschakeld of mijn Honeywell verwarming.
Het is niet omdat mijn Xiaomi hub de verbinding verliest steeds, ook al is die verbonden, dan nog valt de verbinding van de schakelaars weg. Er zitten dan hele stukken grijs in mijn history tab bij HA.
Waar moet ik beginnen om de fout te zoeken?
In het zigbee gedeelte? In de hub? In de wifi verbinding tussen huub en experia box?
Heb zelf al zitten klooien met kanaal verplaatsen van de experiabox (zodat hij niet op zigbee kanaal zit of hoe dat dan ook omschreven is), hub paar maal opnieuw ingesteld (ook niet blij van)
Hier de laatste log ;
2019-05-01 22:07:33 WARNING (MainThread) [homeassistant.components.http.auth] legacy_api_password support has been enabled.
2019-05-01 22:30:34 WARNING (MainThread) [homeassistant.helpers.entity] Update of binary_sensor.door_window_sensor_158dxxx is taking over 10 seconds
2019-05-01 22:30:34 ERROR (SyncWorker_7) [xiaomi_gateway] Cannot connect to Gateway
2019-05-01 22:30:34 ERROR (SyncWorker_7) [xiaomi_gateway] No data in response from hub None 2019-05-01 22:30:44 WARNING (MainThread) [homeassistant.helpers.entity] Update of binary_sensor.door_window_sensor_158dxxx is taking over 10 seconds
2019-05-01 22:30:44 ERROR (SyncWorker_2) [xiaomi_gateway] Cannot connect to Gateway
2019-05-01 22:30:44 ERROR (SyncWorker_2) [xiaomi_gateway] No data in response from hub None 2019-05-02 02:02:34 ERROR (Thread-6) [pychromecast.socket_client] [Homemusic:42113] Error reading from socket.
2019-05-02 02:02:34 WARNING (Thread-6) [pychromecast.socket_client] [Homemusic:42113] Error communicating with socket, resetting connection
2019-05-02 02:03:00 WARNING (Thread-4) [pychromecast.socket_client] [Dobby:8009] Heartbeat timeout, resetting connection
2019-05-02 02:04:08 ERROR (Thread-6) [pychromecast.socket_client] [Homemusic:42113] Error reading from socket.
2019-05-02 02:04:08 WARNING (Thread-6) [pychromecast.socket_client] [Homemusic:42113] Error communicating with socket, resetting connection
2019-05-02 02:36:25 WARNING (Thread-5) [pychromecast.socket_client] [Molly:8009] Heartbeat timeout, resetting connection
2019-05-02 03:37:08 WARNING (Thread-10) [pychromecast.socket_client] [Harry:8009] Heartbeat timeout, resetting connection
2019-05-02 03:42:02 WARNING (Thread-9) [pychromecast.socket_client] [Sneep:8009] Heartbeat timeout, resetting connection
2019-05-02 04:02:25 ERROR (SyncWorker_2) [xiaomi_gateway] Got error element in data {"error":"Invalid key"}
2019-05-02 04:22:49 WARNING (Thread-7) [pychromecast.socket_client] [Dumbledore:8009] Heartbeat timeout, resetting connection

[ Voor 5% gewijzigd door maartend op 02-05-2019 11:38 ]
Zo te zien doet HA een heartbeat naar de Gateway, misschien kan je dit vanuit een PC oid ook doen en kijken of je dan verbinding verliest.
Repository: home-assistant/home-assistant · Tag: 0.92.2 · Commit: d4ae73c · Released by: pvizeli
- Further improve IndieAuth redirect_uri lookup failure logs (@robbiet480 - #23183) (auth docs)
- Don't create connections between sensors. Fixes #22787 (@StevenLooman - #23202) (upnp docs)
- update geniushub client library to fix issue #23444 (@zxdavb - #23450) (geniushub docs)
- Fix netatmo_public sensor to use netatmo authentication (@cgtobi - #23455) (netatmo_public docs)
- Bump pychromecast (@emontnemery - #23463) (cast docs)
- Fix cleanup of dynamic group (@emontnemery - #23475) (cast docs)
- Fix Hue sensors returning None value (@balloob - #23478) (hue docs)
- Only include agent user ID in SYNC responses (@balloob - #23497) (cloud docs) (google_assistant docs)
- Fix media_player alexa power control bug (@pvizeli - #23537) (alexa docs)
- Fix problem with using Traccar event (@klaasnicolaas - #23543) (traccar docs)
- Fix authentication issue (@ehendrix23 - #23600) (myq docs)
- Fix unexpected error thrown if instance_domain is not set (@robbiet480 - #23615) (cloud docs) (mobile_app docs)
- Bump pyheos (@andrewsayre - #23616) (heos docs)
[ Voor 5% gewijzigd door lubbertkramer op 02-05-2019 12:06 ]
Heb je wel een input_select?MoiZie schreef op donderdag 2 mei 2019 @ 10:02:
Ik probeer een Waze integratie voor elkaar te krijgen, maar krijg het niet voor elkaar om een dynamisch adres te gebruiken. Als ik gps breedte en lengtegraad invul werkt het wel, maar ik zou het graag willen dmv een device tracker en dropdown menu. Wie ziet mijn fout?
code:
1 2 3 4 5 6 7 8 9 10 11 12 13 14 15 16 17 - platform: template sensors: dest_address: value_template: >- {%- if is_state("input_select.destination", "Thuis") -%} Straatnaam 3, 1111 AA, Stad, NL {%- elif is_state("input_select.destination", "Werk") -%} Straatnaam 3, 1111 AA, Stad, NL {%- else -%} Unknown {%- endif %} - platform: waze_travel_time name: "Reistijden" origin: '52.9999,4.99' destination: sensor.dest_address region: 'EU'
De hard coded origin werkt zo wel, maar als ik device_tracker.moizie invul (owntracks) krijg ik een "Error on retrieving data: Cannot get coords for unknown" error.
Bij destination krijg ik dezelfde error
Als ik een adres (tekstueel) invul onder origin (hard coded dus) krijg ik de melding dat hij de coords voor het ingevulde adres niet kan vinden.
Wat doe ik fout?!
input_select:
destination:
name: destination
options:
- Thuis
- Werk
en dus gewoon volle bak voor Home Assistant aan de slag, zonder enige verantwoording aan een extern bedrijf. Prima move, lijkt me.Yukkie schreef op donderdag 2 mei 2019 @ 09:20:
Paulius Schoutsen, "the godfather of Home Assistant" vertrekt bij Ubiquity:
https://twitter.com/balloob/status/1123408778639003648
Op zich mag-ie natuurlijk best van werkgever wisselen, maar hij mocht zich bij Ubiquity volledig richten op de ontwikkeling van HA en naar eigen zeggen blijft hij hetzelfde doen. Ik benieuwd wat de beweegredenen zijn om van werkgever te wisselen.
Edit:
Hij gaat naar Nabu Casa, zijn eigen club achter de Home Assistant cloud.
Sometimes you need to plan for coincidence
Hoe bedoel je hoe ik de GW heb aangesloten? Ding is al paar maal opnieuw gekoppeld.Thoit schreef op donderdag 2 mei 2019 @ 12:05:
Zo te zien kan die geen verbinding maken met je Gateway waardoor die vervolgens geen verbinding maakt met je sensoren. Hoe is de Gateway aangesloten? Kan je die resetten of bijv. opnieuw koppelen met HA?
Zo te zien doet HA een heartbeat naar de Gateway, misschien kan je dit vanuit een PC oid ook doen en kijken of je dan verbinding verliest.
Oke, dat heartbeat gedoe, ik ken at niet. heb je Jip/janneke uitleg?
edit ; nu dus ook ; stel schakelaars niet zichtbaar in HA, de GW is wel zichtbaar. Maar lijkt me dus meer in de verbinding tussen de switches en de GW te zitten? Dan moet ik nl. naar dat topic.
edit 2 ; oja, dat is waar. Als ik HA reset, zijn de verbindingen weer terug.
[ Voor 17% gewijzigd door maartend op 02-05-2019 13:22 ]
Je zou ook nog een nieuwere versie van HA kunnen proberen of de Gateway updaten, of als je nog meer spul hebt liggen een andere gateway kunnen proberen. Zelf gebruik ik bijv. de Conbee stick.
[ Voor 12% gewijzigd door Thoit op 02-05-2019 14:02 ]
Dank. Ik gaat pingen.Thoit schreef op donderdag 2 mei 2019 @ 14:01:
Heartbeat is een bijv. een ping waarmee je kijkt of een device online is. Krijgt hij bijv. 3x geen antwoord terug is het apparaat niet te bereiken. Je zou dit kunnen simuleren door een ping -t <ipadres> vanaf je PC te doen en te kijken of je daarin ook een timeout krijgt als HA dat aangeeft.
Je zou ook nog een nieuwere versie van HA kunnen proberen of de Gateway updaten, of als je nog meer spul hebt liggen een andere gateway kunnen proberen. Zelf gebruik ik bijv. de Conbee stick.
Maar wel iets geks, als ik mijn HA reset (ik draai trouwens zo ongeveer laatste HASS.IO, maar is bij elke versie zo van afgelopen 2 maanden) dan zijn de verbindingen weer terug.
Ik heb al eens gedacht om op een Z2M over te stappen. Heb er zelfs 1 liggen, niet goed aan de praat gekregen. Maar die verbinding moet ik perfect krijgen, vrouw begint te klagen (en terecht)
Oja, GW heeft ook laatste FW. Ook al eens ge-update.
Hoe is de gateway verbonden? WiFi? kabel? En hetzelfde voor het apparaat waar HA op draait.maartend schreef op donderdag 2 mei 2019 @ 12:57:
[...]
Hoe bedoel je hoe ik de GW heb aangesloten? Ding is al paar maal opnieuw gekoppeld.
Zoals @Thoit al zegt is dit een manier om te controleren of een apparaat nog "in de lucht" is.Oke, dat heartbeat gedoe, ik ken at niet. heb je Jip/janneke uitleg?
Maar dit stukje in je log is in relatie met pychromecast en dus Chromecast en niet de Xiaomi Gateway nog de sensoren.
De relevate stukjes uit je log zijn dus:
De errors dat het te lang duurt om de sensoren te updaten komt hoogstwaarschijnlijk dus door de "Cannot connect to Gateway". Oftewel, HA kan de Gateway niet bereiken.2019-05-01 22:30:34 WARNING (MainThread) [homeassistant.helpers.entity] Update of binary_sensor.door_window_sensor_158dxxx is taking over 10 seconds
2019-05-01 22:30:34 ERROR (SyncWorker_7) [xiaomi_gateway] Cannot connect to Gateway
2019-05-01 22:30:34 ERROR (SyncWorker_7) [xiaomi_gateway] No data in response from hub None 2019-05-01 22:30:44 WARNING (MainThread) [homeassistant.helpers.entity] Update of binary_sensor.door_window_sensor_158dxxx is taking over 10 seconds
2019-05-01 22:30:44 ERROR (SyncWorker_2) [xiaomi_gateway] Cannot connect to Gateway
2019-05-01 22:30:44 ERROR (SyncWorker_2) [xiaomi_gateway] No data in response from hub None
2019-05-02 04:02:25 ERROR (SyncWorker_2) [xiaomi_gateway] Got error element in data {"error":"Invalidtimeout, resetting connection
Aangesloten via WiFi naar experia box.RobertMe schreef op donderdag 2 mei 2019 @ 14:17:
[...]
Hoe is de gateway verbonden? WiFi? kabel? En hetzelfde voor het apparaat waar HA op draait.
[...]
Zoals @Thoit al zegt is dit een manier om te controleren of een apparaat nog "in de lucht" is.
Maar dit stukje in je log is in relatie met pychromecast en dus Chromecast en niet de Xiaomi Gateway nog de sensoren.
De relevate stukjes uit je log zijn dus:
[...]
De errors dat het te lang duurt om de sensoren te updaten komt hoogstwaarschijnlijk dus door de "Cannot connect to Gateway". Oftewel, HA kan de Gateway niet bereiken.
En ja, ik wist dat er een stuk chromecast inzat, had idd even moeten verwijderen.
En ik vraag me dus af waarom die verbinding dus wegvalt van HA naar de GW. Mijn expreia box staat 7 meter van mijn GW, zit geen deur of wat dan ook tussen. Als ik in mijn GW kijk, dan zie ik dat de wifi verbinding naar mijn HA 50% is.
[ Voor 8% gewijzigd door maartend op 02-05-2019 14:20 ]
Wat hebben jullie zoal draaien?
Ik zat zelf te denken om een machientje met CentOS uit te rusten (minimal) en daar middels Docker de zaken op te gaan draaien..
Geen Docker kenner, dus alle tips zijn welkom.
Wat ik wil gaan (proberen te) realiseren:
- Hass.io Test omgeving
- Hass.io Live omgeving
- MQTT
- Zigbee2MQTT
- ESPHome
- NodeRED (Toekomst wellicht)
- Proxy servertje
Eigenlijk alles wat Hass.io doet, maar dan nét even dat beetje meer
Welke opties heb ik tot mijn beschikking waar jullie goeie ervaringen mee hebben? Ik heb Proxmox wel voorbij zien komen, maar bij een snelle test (virtueel) had ik toch het idee dat de performance wat tegenviel.
Het liefst e.e.a. prettig te managen middels webgui (portainer??) offsite backup mogelijkheden (of zelf te scripten natuurlijk)
Als iemand mij wat duwtjes in een x richting kan geven.... Gern!
It's not DNS. There's no way it's DNS. It was DNS. --The Sysadmin haiku
Ik draai op onderstaande Ubuntu met daarop Docker met al mijn containers zoals HA (ik draai HA ipv Hassio en heb alles in losse containers) maar ook Sonarr, Unify controller, Portainer etc.RoRoo schreef op donderdag 2 mei 2019 @ 15:53:
Ik zit te denken om van mijn RaspberryPi over te stappen naar iets anders, NUC of virtueel oid.. Performance en storage zijn nu een dingetje aan het worden.
Wat hebben jullie zoal draaien?
Ik zat zelf te denken om een machientje met CentOS uit te rusten (minimal) en daar middels Docker de zaken op te gaan draaien..
Geen Docker kenner, dus alle tips zijn welkom.
Wat ik wil gaan (proberen te) realiseren:
- Hass.io Test omgeving
- Hass.io Live omgeving
- MQTT
- Zigbee2MQTT
- ESPHome
- NodeRED (Toekomst wellicht)
- Proxy servertje
Eigenlijk alles wat Hass.io doet, maar dan nét even dat beetje meer
Welke opties heb ik tot mijn beschikking waar jullie goeie ervaringen mee hebben? Ik heb Proxmox wel voorbij zien komen, maar bij een snelle test (virtueel) had ik toch het idee dat de performance wat tegenviel.
Het liefst e.e.a. prettig te managen middels webgui (portainer??) offsite backup mogelijkheden (of zelf te scripten natuurlijk)
Als iemand mij wat duwtjes in een x richting kan geven.... Gern!
# | Category | Product | Prijs | Subtotaal |
1 | Barebones | Intel NUC Kit NUC8i3BEH | € 275,- | € 275,- |
1 | Geheugen intern | Crucial CT8G4SFS824A | € 40,- | € 40,- |
1 | Solid state drives | Crucial MX500 2,5" 500GB | € 69,66 | € 69,66 |
1 | Solid state drives | WD Black NVMe SSD SN700 250GB | € 67,99 | € 67,99 |
Bekijk collectie Importeer producten |
[ Voor 36% gewijzigd door lubbertkramer op 02-05-2019 16:41 ]
JazekerThoit schreef op donderdag 2 mei 2019 @ 12:08:
[...]
Heb je wel een input_select?
input_select:
destination:
name: destination
options:
- Thuis
- Werk
Hier ook geen docker expert maar mede dankzij bekenden, forums, google werk op het internet heb ik het allemaal draaiende gekregen.RoRoo schreef op donderdag 2 mei 2019 @ 15:53:
Ik zit te denken om van mijn RaspberryPi over te stappen naar iets anders, NUC of virtueel oid.. Performance en storage zijn nu een dingetje aan het worden.
Wat hebben jullie zoal draaien?
Ik zat zelf te denken om een machientje met CentOS uit te rusten (minimal) en daar middels Docker de zaken op te gaan draaien..
Geen Docker kenner, dus alle tips zijn welkom.
Wat ik wil gaan (proberen te) realiseren:
- Hass.io Test omgeving
- Hass.io Live omgeving
- MQTT
- Zigbee2MQTT
- ESPHome
- NodeRED (Toekomst wellicht)
- Proxy servertje
Eigenlijk alles wat Hass.io doet, maar dan nét even dat beetje meer
Welke opties heb ik tot mijn beschikking waar jullie goeie ervaringen mee hebben? Ik heb Proxmox wel voorbij zien komen, maar bij een snelle test (virtueel) had ik toch het idee dat de performance wat tegenviel.
Het liefst e.e.a. prettig te managen middels webgui (portainer??) offsite backup mogelijkheden (of zelf te scripten natuurlijk)
Als iemand mij wat duwtjes in een x richting kan geven.... Gern!
Ik ben eerst met Hass.IO begonnen op een RPi3 alleen na 1,5 jaar liep ik tegen de beperkende factor aan doordat mijn groep devices met de dag aan het groeien was.
Ik heb als OS RancherOS gebruikt wat een superlichtgewicht OS is waardoor er weinig memory / CPU use naar mijn OS gaat.
https://rancher.com/rancher-os/
Het koppelen met Hassio was dus een eitje.
Via picture entity heb ik de camera weergegeven op het dashboard, hier komt volgens mij ongeveer elke 10 seconden een nieuwe snapshot binnen.
Als ik er op druk zou ik een live stream moeten krijgen, echter blijft deze laden: http://prntscr.com/njkcu9
Omdat dit niet werkte ben ik is gaan kijken of RTSP stream wel werkt.
De url is: rtsp://xxx:554/user=xxxx&password=xxx&channel=1&stream=0.sdp?real_stream
Deze stream werkt perfect in VLC.
Helaas in Hassio werkt dat ook niet, ik heb dat geprobeerd met de codes hier onder.
1
2
| - platform: ffmpeg input: rtsp://xxx:554/user=xxxx&password=xxx&channel=1&stream=0.sdp?real_stream |
en daarna is met deze
1
2
3
4
5
| camera: - platform: generic name: Buiten still_image_url: imagelink stream_source: rtsp://xxx:554/user=xxxx&password=xxx&channel=1&stream=0.sdp?real_stream |
Doen exact het zelfde. Wel een snapshot maar de stream blijft laden.
http://prntscr.com/njkeuj
Iemand een idee om dit op te lossen?
https://www.home-assistant.io/components/stream/chriistiix schreef op donderdag 2 mei 2019 @ 17:52:
Gister de eerste camera opgehangen die ik wil koppelen met Home assistant.
Het koppelen met Hassio was dus een eitje.
Via picture entity heb ik de camera weergegeven op het dashboard, hier komt volgens mij ongeveer elke 10 seconden een nieuwe snapshot binnen.
Als ik er op druk zou ik een live stream moeten krijgen, echter blijft deze laden: http://prntscr.com/njkcu9
Omdat dit niet werkte ben ik is gaan kijken of RTSP stream wel werkt.
De url is: rtsp://xxx:554/user=xxxx&password=xxx&channel=1&stream=0.sdp?real_stream
Deze stream werkt perfect in VLC.
Helaas in Hassio werkt dat ook niet, ik heb dat geprobeerd met de codes hier onder.
code:
1 2 - platform: ffmpeg input: rtsp://xxx:554/user=xxxx&password=xxx&channel=1&stream=0.sdp?real_stream
en daarna is met deze
code:
1 2 3 4 5 camera: - platform: generic name: Buiten still_image_url: imagelink stream_source: rtsp://xxx:554/user=xxxx&password=xxx&channel=1&stream=0.sdp?real_stream
Doen exact het zelfde. Wel een snapshot maar de stream blijft laden.
http://prntscr.com/njkeuj
Iemand een idee om dit op te lossen?
Ik vermoed dat het ligt aan de tweede regel op die pagina.
Encoding stond inderdaad op h.265.barrymossel schreef op donderdag 2 mei 2019 @ 17:57:
[...]
https://www.home-assistant.io/components/stream/
Ik vermoed dat het ligt aan de tweede regel op die pagina.
Camera settings zijn aardig uitgebreid en heb de encoding kunnen veranderen naar h.264.
Helaas blijft de stream het niet doen en neem aan dat ik door Hassio automatisch FFmpeg >= 3.2 heb.
stream: staat ook in mijn config..
Hmm, hier hetzelfde en ging ervan uit dat het daaraan zou liggen en dat mijn oude camera het gewoon niet aankon. Maar in VLC zie ik dat ook ik een H264 stream heb: H264 - MPEG-4 AVC (part 10) (h264). Geen idee waarom het dan mis gaat...chriistiix schreef op donderdag 2 mei 2019 @ 18:09:
[...]
Encoding stond inderdaad op h.265.
Camera settings zijn aardig uitgebreid en heb de encoding kunnen veranderen naar h.264.
Helaas blijft de stream het niet doen en neem aan dat ik door Hassio automatisch FFmpeg >= 3.2 heb.
stream: staat ook in mijn config..
Hmm, wat voor camera heb je ?barrymossel schreef op donderdag 2 mei 2019 @ 18:47:
[...]
Hmm, hier hetzelfde en ging ervan uit dat het daaraan zou liggen en dat mijn oude camera het gewoon niet aankon. Maar in VLC zie ik dat ook ik een H264 stream heb: H264 - MPEG-4 AVC (part 10) (h264). Geen idee waarom het dan mis gaat...
En gebruik je ook onvif protocol?
Mijn stream is trouwens ook H264 - MPEG-4 AVC (part 10) (h264).
Benieuwd of een mede Tweaker kan bevestigen dat de stream in hassio wel werkt met een andere encoding?
[ Voor 16% gewijzigd door Christoxz op 02-05-2019 19:12 ]
Inmiddels is hier een oplossing voor beschikbaar middels een custom component waar @lubbertkramer me over tipte: https://community.home-as...-chromecast-device/114232JBS schreef op zaterdag 23 februari 2019 @ 19:57:
[...]
Wellicht iemand de laatste tijd nog bezig geweest via een automation op een specifiek apparaat muziek af te spelen in een omgeving met meerdere Spotify apparaten (meerdere Google Home Mini's in mijn geval)?
Voorwaarde is wel dat je op 0.92 zit, anders krijg je een foutmelding over Spotify token.
Hiermee is het mogelijk het afspelen van muziek te initiëren op een specifieke Google Home/Chromecast, dit is met de standaard functionaliteit van HA niet mogelijk.
[ Voor 5% gewijzigd door JBS op 02-05-2019 19:14 ]
Een oudere Yoosee china cam geloof ik. Inderdaad onvif.chriistiix schreef op donderdag 2 mei 2019 @ 19:04:
[...]
Hmm, wat voor camera heb je ?
En gebruik je ook onvif protocol?
Mijn stream is trouwens ook H264 - MPEG-4 AVC (part 10) (h264).
Benieuwd of een mede Tweaker kan bevestigen dat de stream in hassio wel werkt met een andere encoding?
Ik heb overigens ook een Foscam camera en daarbij werkt het prima met Hassio.
---edit---
Krijg je trouwens foutmeldingen in je log?
Ik zie alleen dit:
1
2
| Nonmatching transport in server reply 19:04 components/stream/worker.py (ERROR) - message first occured at 19:01 and shows up 4 times |
Overigens zijn er meerderen met eenzelfde probleem...
[ Voor 21% gewijzigd door barrymossel op 02-05-2019 19:39 . Reden: toevoeging ]
Ik krijg echter al kriebels bij het woord ‘experiabox’. De gateway kan niet zo goed tegen vreemde WiFi kanalen e.d.
Gebruik je Discovery in HA? Deel je gateway config regels eens. Dit zou ik zo ie zo uitzetten
He who laughs last thinks slowest! | ▶️ Youtube | 🌐 TechJunky.nl | ☀️ 3000Wp PV | Ford Explorer EV Ext
Gisteravond het hele swikje ook kunnen installeren en het voelt echt soepler allemaal aan.jasring schreef op woensdag 1 mei 2019 @ 08:59:
[...]
ik heb dit inmiddels werkend en heb naast hass.io ook portainer draaien en zie daarin nu alle containers, ook die ik met hass.io heb toegevoegd. qua performance lijkt het ook een stukje beter met een ssd ipv. een sd kaartje
SSD maakt in deze een behoorlijk verschil en is absoluut aan te raden.
Jammer dat HassOS niet samenwerkt met een SSD, maar de alternatieve manier is zeker aan te raden.
Hierbij de commando's en instellingen die ik gisteren heb uitgevoerd:
https://gist.github.com/i...7bac2fa781c1203a28a8a6e8f
Doe maar een onsje meer...
Ik heb zelf HASS in een docker draaien, maar zit er aan te denken over te stappen naar hass.io, vooral omdat dat makkelijker uit te breiden is met de webinterface. Als je toch naar hass.io wil, zal ik daar direct beginnen. Hier staat de tutorioal die ik wil gaan volgen: https://www.smarthomebegi...l-hass-io-on-docker-linuxRoRoo schreef op donderdag 2 mei 2019 @ 15:53:
Ik zit te denken om van mijn RaspberryPi over te stappen naar iets anders, NUC of virtueel oid.. Performance en storage zijn nu een dingetje aan het worden.
Wat hebben jullie zoal draaien?
Ik zat zelf te denken om een machientje met CentOS uit te rusten (minimal) en daar middels Docker de zaken op te gaan draaien..
Geen Docker kenner, dus alle tips zijn welkom.
Wat ik wil gaan (proberen te) realiseren:
- Hass.io Test omgeving
- Hass.io Live omgeving
- MQTT
- Zigbee2MQTT
- ESPHome
- NodeRED (Toekomst wellicht)
- Proxy servertje
Eigenlijk alles wat Hass.io doet, maar dan nét even dat beetje meer
Welke opties heb ik tot mijn beschikking waar jullie goeie ervaringen mee hebben? Ik heb Proxmox wel voorbij zien komen, maar bij een snelle test (virtueel) had ik toch het idee dat de performance wat tegenviel.
Het liefst e.e.a. prettig te managen middels webgui (portainer??) offsite backup mogelijkheden (of zelf te scripten natuurlijk)
Als iemand mij wat duwtjes in een x richting kan geven.... Gern!
Docker is de nieuwe manier om te gaan dus. Ik doe al een poosje wat met docker images op mijn Qnap NAS, maar dat is behoorlijk on-beheerbaar.
Vanmiddag een kleine CentOS uitgerold en daar docker en portainer op gezet. Ik ga daar verder mee testen en spelen.
Topics genoeg te vinden, dus moet wel goed komen. gewoon geen haast hebben
It's not DNS. There's no way it's DNS. It was DNS. --The Sysadmin haiku
He who laughs last thinks slowest! | ▶️ Youtube | 🌐 TechJunky.nl | ☀️ 3000Wp PV | Ford Explorer EV Ext
de boel herstarten helpt niet, ik moet echt de pir van de muur halen en dan in phoscon repairen
wel vervelend als ik dit op de x aantal tijd moet gaan doen
Ikzelf gebruik geen deCONZ, maar waarschijnlijk kunnen ze je hier wel helpen: deCONZ - Zigbee gateway van Dresden ElektronikNoFate schreef op donderdag 2 mei 2019 @ 22:50:
nog iemand die deconz gebruikt? ik heb wat van die xiaomi pir sensors, maar om 1 of andere reden is de connectie gewoon weg in deconz, geen groen lijntjes meer zichtbaar....
de boel herstarten helpt niet, ik moet echt de pir van de muur halen en dan in phoscon repairen
wel vervelend als ik dit op de x aantal tijd moet gaan doen
Hier geen problemen, en heb vele pir's/contact sensoren van Xiaomi gekoppeld maar zou je graag verder helpen maar wellicht beter in het deconz topic of even per DMNoFate schreef op donderdag 2 mei 2019 @ 22:50:
nog iemand die deconz gebruikt? ik heb wat van die xiaomi pir sensors, maar om 1 of andere reden is de connectie gewoon weg in deconz, geen groen lijntjes meer zichtbaar....
de boel herstarten helpt niet, ik moet echt de pir van de muur halen en dan in phoscon repairen
wel vervelend als ik dit op de x aantal tijd moet gaan doen
Moet lukken en anders kun je het hier altijd even vragenRoRoo schreef op donderdag 2 mei 2019 @ 22:19:
@lubbertkramer, @Imperial Guard, @Cyleo Dank voor de tips.
Docker is de nieuwe manier om te gaan dus. Ik doe al een poosje wat met docker images op mijn Qnap NAS, maar dat is behoorlijk on-beheerbaar.
Vanmiddag een kleine CentOS uitgerold en daar docker en portainer op gezet. Ik ga daar verder mee testen en spelen.
Topics genoeg te vinden, dus moet wel goed komen. gewoon geen haast hebben
[ Voor 34% gewijzigd door lubbertkramer op 02-05-2019 23:07 ]
bij deze de vraag in deconz topic gesteldlubbertkramer schreef op donderdag 2 mei 2019 @ 23:07:
[...]
Hier geen problemen, en heb vele pir's/contact sensoren van Xiaomi gekoppeld maar zou je graag verder helpen maar wellicht beter in het deconz topic of even per DM
[...]
Moet lukken en anders kun je het hier altijd even vragen
Thnx. Ik heb V2.martinvdm schreef op donderdag 2 mei 2019 @ 20:00:
@maartend als je ha herstart klopt het idd dat de sensoren allemaal online aangeven. Het duurt namelijk even voordat dit bijgewerkt is aangezien de meeste sensoren er even over doen voor een nieuwe update te geven. Gateway lijkt me idd logisch over WiFi. Er is tenslotte alleen WiFi. Welke gateway heb je? V1, V2?
Ik krijg echter al kriebels bij het woord ‘experiabox’. De gateway kan niet zo goed tegen vreemde WiFi kanalen e.d.
Gebruik je Discovery in HA? Deel je gateway config regels eens. Dit zou ik zo ie zo uitzetten
En idd, voor zover ik weet staat discovery aan. Hoezo is dat zo prut?
Afijn, morgen eens proberen met experia terug naar ander kanaal (hoewel mijn buurvrouw met haar modem op kanaal 4-8 zit te blazen) en die discovery er eens uitgooien. En anders toch maar over op zo'm MQTT stick.
Momenteel draai ik op een RPI 2. Heb sinds een paar weken sensoren aangezet om CPU en Mem te bekijken en bij mij heeft de Pi het meestal érg rustig. Had eerst ook het idee om een NUC te kopen, maar ik vind bijv. 500 euro voor HA nogal prijzig. Tevens zal het stroomverbruik ook weer wat hoger zijn van een NUC, en is een Pi makkelijker in de meterkast te hangen. Hierdoor ben ik er aan het denken om juist een SSD aan te sluiten op een RPI 3. Dan ben ik voor nog geen 100 euro klaar. Nee ik haal niet de perfomance van een NUC, maar enige wat bij mij sneller zou mogen is het rebooten. Dat is tegenwoordig veel minder nodig dan een jaar geleden.RoRoo schreef op donderdag 2 mei 2019 @ 15:53:
Ik zit te denken om van mijn RaspberryPi over te stappen naar iets anders, NUC of virtueel oid.. Performance en storage zijn nu een dingetje aan het worden.
Wat hebben jullie zoal draaien?
Ik zat zelf te denken om een machientje met CentOS uit te rusten (minimal) en daar middels Docker de zaken op te gaan draaien..
Geen Docker kenner, dus alle tips zijn welkom.
Wat ik wil gaan (proberen te) realiseren:
- Hass.io Test omgeving
- Hass.io Live omgeving
- MQTT
- Zigbee2MQTT
- ESPHome
- NodeRED (Toekomst wellicht)
- Proxy servertje
Eigenlijk alles wat Hass.io doet, maar dan nét even dat beetje meer
Welke opties heb ik tot mijn beschikking waar jullie goeie ervaringen mee hebben? Ik heb Proxmox wel voorbij zien komen, maar bij een snelle test (virtueel) had ik toch het idee dat de performance wat tegenviel.
Het liefst e.e.a. prettig te managen middels webgui (portainer??) offsite backup mogelijkheden (of zelf te scripten natuurlijk)
Als iemand mij wat duwtjes in een x richting kan geven.... Gern!
Ik heb zojuist dit gevolgd en werkt hier zonder problemen.
https://www.home-assistant.io/components/waze_travel_time/
input_select staat in configuration.yaml en sensor template in sensor.yaml heb het even geprobeerd met 2 adressen (thuis en werk).
Nee geen enkele error voor de stream component..barrymossel schreef op donderdag 2 mei 2019 @ 19:30:
[...]
Een oudere Yoosee china cam geloof ik. Inderdaad onvif.
Ik heb overigens ook een Foscam camera en daarbij werkt het prima met Hassio.
---edit---
Krijg je trouwens foutmeldingen in je log?
Ik zie alleen dit:
code:
1 2 Nonmatching transport in server reply 19:04 components/stream/worker.py (ERROR) - message first occured at 19:01 and shows up 4 times
Overigens zijn er meerderen met eenzelfde probleem...
1
| Overigens zijn er meerderen met eenzelfde probleem... |
Wat zijn de conclusies daar dan? Ook allemaal op de zelfde encoding?
Probeer verschillen of juist gelijkenissen te vinden om te troubleshooten.
Heft jouw Foscam de zelfde encoding als de andere?
Het opnieuw koppelen heeft geen effect gehad op de soms unavailable HUE lampen... Helaas. @lubbertkramer een idee misschien?Greetoz schreef op woensdag 1 mei 2019 @ 12:34:
[...]
Ik zal hem eens opnieuw koppelen dan, hij is nog wel gekoppeld want na een paar minuten is een lamp opeens weer te schakelen...
https://printcraft3d.nl Protect your BMW! https://BimmerNotify.app
Is er een goede manier op de database niet zo hard te laten groeien?
https://www.home-assistant.io/components/history/
Oftewel dingen excluden. Of gebruik maken van een andere database, zoals een mariadb/MySQL/postgres etc.
Wat voor Micro SD kaart gebruik je?Lifelogger schreef op vrijdag 3 mei 2019 @ 09:05:
Wat is de beste manier om Hass.io stabiel te krijgen op een pi? Ik heb nu in een week tijd twee keer gehad dat mijn systeem 's nachts vast gelopen is door de home-assistant_v2.db. Zodra deze over de 300MB komt gaat het systeem onderuit. Als ik uiteindelijk via SSH inlog, en de DB verwijder en herstart doet het systeem weer.
Is er een goede manier op de database niet zo hard te laten groeien?
Is het constant 300MB?
Onder de oude omgeving van Deconz kun je een minuut het netwerk open zetten, lamp even aan/uit doen en die openzetten kan wellicht helpen? Hue is bij mij nog altijd het betrouwbaarst geweest, voorheen weleens een ikea lamp tijdelijk unavailable maar die kwam dan zelf weer terug. Ik heb vorige week alles van Ikea een update gegeven via deconz en tot nu toe nog geen unavailable gehad (draai laatste versie deconz/laatste firmware)Greetoz schreef op vrijdag 3 mei 2019 @ 08:50:
[...]
Het opnieuw koppelen heeft geen effect gehad op de soms unavailable HUE lampen... Helaas. @lubbertkramer een idee misschien?
Hoe heb je ze ingevoerd?Thoit schreef op vrijdag 3 mei 2019 @ 08:04:
[...]
Momenteel draai ik op een RPI 2. Heb sinds een paar weken sensoren aangezet om CPU en Mem te bekijken en bij mij heeft de Pi het meestal érg rustig. Had eerst ook het idee om een NUC te kopen, maar ik vind bijv. 500 euro voor HA nogal prijzig. Tevens zal het stroomverbruik ook weer wat hoger zijn van een NUC, en is een Pi makkelijker in de meterkast te hangen. Hierdoor ben ik er aan het denken om juist een SSD aan te sluiten op een RPI 3. Dan ben ik voor nog geen 100 euro klaar. Nee ik haal niet de perfomance van een NUC, maar enige wat bij mij sneller zou mogen is het rebooten. Dat is tegenwoordig veel minder nodig dan een jaar geleden.
[...]
Ik heb zojuist dit gevolgd en werkt hier zonder problemen.
https://www.home-assistant.io/components/waze_travel_time/
input_select staat in configuration.yaml en sensor template in sensor.yaml heb het even geprobeerd met 2 adressen (thuis en werk).
Ah ja maar ik heb de HUE lampen nog via de hue hub gekoppeld. En die dan via integrations in HA.. In HA staat een lamp dan op unavailable (Welke lamp is random) en is dus niet te schakelen, via de HUE app zijn ze altijd wel te schakelen... Misschien ga ik dan toch maar eens alles op HA/Deconz koppelen... Ik vond de hue app vooral makkelijker voor scenes.lubbertkramer schreef op vrijdag 3 mei 2019 @ 09:10:
[...]
Onder de oude omgeving van Deconz kun je een minuut het netwerk open zetten, lamp even aan/uit doen en die openzetten kan wellicht helpen? Hue is bij mij nog altijd het betrouwbaarst geweest, voorheen weleens een ikea lamp tijdelijk unavailable maar die kwam dan zelf weer terug. Ik heb vorige week alles van Ikea een update gegeven via deconz en tot nu toe nog geen unavailable gehad (draai laatste versie deconz/laatste firmware)
https://printcraft3d.nl Protect your BMW! https://BimmerNotify.app
Ik heb m'n Hass.io gewoon thuis draaien (op een HP MicroServer) maar m'n MySQL database draait in de free-tier van AWS RDSLifelogger schreef op vrijdag 3 mei 2019 @ 09:05:
Wat is de beste manier om Hass.io stabiel te krijgen op een pi? Ik heb nu in een week tijd twee keer gehad dat mijn systeem 's nachts vast gelopen is door de home-assistant_v2.db. Zodra deze over de 300MB komt gaat het systeem onderuit. Als ik uiteindelijk via SSH inlog, en de DB verwijder en herstart doet het systeem weer.
Is er een goede manier op de database niet zo hard te laten groeien?
Owner of DBIT Consultancy | DJ BassBrewer
1
2
3
4
5
6
7
8
9
10
11
12
13
14
15
16
17
| - platform: waze_travel_time name: Thuis - Werk origin: <straatnaam thuis huisnummer>, <postcode> , <land> destination: <straatnaam werk huisnummer>, <postcode> , <land> region: 'EU' - platform: template sensors: dest_address: value_template: >- {%- if is_state("input_select.destination", "Home") -%} <straatnaam thuis huisnummer>, <postcode> , <land> {%- elif is_state("input_select.destination", "Work") -%} <straatnaam werk huisnummer>, <postcode> , <land> {%- else -%} Unknown {%- endif %} |
Ah dat was mij even ontschoten dat het via de Hue bridge ging. Maar dat is puur een internet/wifi koppeling die je daartussen hebt, dat zou moeten werken als je netwerk up isGreetoz schreef op vrijdag 3 mei 2019 @ 10:00:
[...]
Ah ja maar ik heb de HUE lampen nog via de hue hub gekoppeld. En die dan via integrations in HA.. In HA staat een lamp dan op unavailable (Welke lamp is random) en is dus niet te schakelen, via de HUE app zijn ze altijd wel te schakelen... Misschien ga ik dan toch maar eens alles op HA/Deconz koppelen... Ik vond de hue app vooral makkelijker voor scenes.
@Lifelogger ik zou juist standaard niets opslaan, en specifiek opslaan wat je wél gelogd wil hebben. Stel ook de "purge" juist in, aan de hand van je wensen.Jelte schreef op vrijdag 3 mei 2019 @ 09:07:
@Lifelogger Niet alles laten opslaan in de database
https://www.home-assistant.io/components/history/
Oftewel dingen excluden. Of gebruik maken van een andere database, zoals een mariadb/MySQL/postgres etc.
Sometimes you need to plan for coincidence
Thanks. Ik zal eens dingen uitsluiten. :-)Jelte schreef op vrijdag 3 mei 2019 @ 09:07:
@Lifelogger Niet alles laten opslaan in de database
https://www.home-assistant.io/components/history/
Oftewel dingen excluden. Of gebruik maken van een andere database, zoals een mariadb/MySQL/postgres etc.
Dit topic is gesloten.
Tip: Gebruik http://www.yamllint.com/ om je YAML-code te valideren! Kan een hoop zoekwerk schelen waarom iets niet werkt.
Wel even opletten dat je er geen privégegevens (wachtwoorden e.d.) in zet, het blijft een 3rd party website
Lees ook eerst even de topicstart voor je je vraag plaatst, wellicht wordt je vraag daar al beantwoord.