WP: ZCR-80YA-300 / RST30C-VM2ED + PUHZ-SHW80YAA PV: 4350 WP
Nee gewoon atom + kabeltje, meer heb je niet nodig als je geen melcloud nodig heb (is niet echt reden om melcloud aan te houden)Geeforce schreef op zondag 5 januari 2025 @ 19:18:
[...]
FTC controller? Zou je dat kunnen toelichten?
Edit: de proxy kabel aanschaffen, met daarbij de Wifi Melcloud adapter?
Niet nodig. Gewoon die esp bestellen en gaan met die banaan. Wel even zorgen dat je wifi bij de warmtepomp stabiel is.Geeforce schreef op zondag 5 januari 2025 @ 19:18:
[...]
FTC controller? Zou je dat kunnen toelichten?
Edit: de proxy kabel aanschaffen, met daarbij de Wifi Melcloud adapter?
KISS | Huis: A++++ | Zon: SolarEdge 10k Homehub, 13kWp, 19,4kWh accu’s, One Pro EV Charger | MV: DucoBox Focus | Warmtepomp: ME Ecodan SW75YAA met EHST20D | Tuin: natuurinclusief | Auto: Audi Q4 etron
Was je verbinding even weg gevallen ? Moet je even inzoomen op de grensBreud schreef op zondag 5 januari 2025 @ 19:28:
[...]
ik heb ook iets soortgelijks. Ik heb een automation met trigger op een state change van de ecodan operation mode. HA stuurt een berichtje naar mijn telefoon als deze wijzigt.
Zo nu en dan als de operation mode op modus Space Heating is, dan wordt dezelfde operation mode nogmaals getriggered. Zoals gisteren om 19:00 uur gebeurde:
[Afbeelding]
De automation ziet dit als een state change en triggert de automation
WP: ZCR-80YA-300 / RST30C-VM2ED + PUHZ-SHW80YAA PV: 4350 WP
1
2
3
4
5
| ecodan: id: ecodan_instance uart_id: uart_ecodan # uncomment line below and adjust the heat constant if your system uses a water + glycol mixture # specific_heat_constant_override: 3.9 |
voor meer achtergrond info zie: https://github.com/gekkekoe/esphome-ecodan-hp/issues/110
Heb je toevallig de state change trace mog ? Dan kan je zien FROM en TO. Als ik het zelfde publisch zou hij geen change moeten publishen. heel apartBreud schreef op zondag 5 januari 2025 @ 19:45:
nee, op de grens is niets te zijn van 'unavailable' of iets dergelijks.
Ik heb geen automations meer. Die heb ik recent weggegooid met weer dhw naar 55 graden zetten (en volgens mij is het ook niet nodig als je op de ftc afdwingt geen element te gebruiken..). Ik kan het reproduceren door een recompile en upload naar de Atom toe.xoror schreef op zondag 5 januari 2025 @ 13:12:
[...]
hmmmm als je het kan reproduceren graag![]()
Ik heb het nog niet gezien hier (en ik flash echt vaak mijn firmware voor tests)
edit:
Ik kan denk ik 1 scenario bedenken waarbij het voorkomt
1) je climate staat op 48c
2a) je update je firmware en reboot
2b) tijdens het rebooten heeft iets/iemand bijv via de ftc het setpoint aangepast
3) de esp is opgestart en leest de opgeslagen waarden terug en probeert die te herstellen, en ziet verschil met huidige waarde waardoor hij het probeert terug te zetten
Maar het is een erg onwaarschijnlijk scenario, omdat het updaten binnen een paar seconden is gedaan. Het terug lezen van de huidige status duurt iets van max 21s.
De climate sensor gaat dan weer naar 48 en ook dhw setpoint.
Er zijn geen events in HA.
KISS | Huis: A++++ | Zon: SolarEdge 10k Homehub, 13kWp, 19,4kWh accu’s, One Pro EV Charger | MV: DucoBox Focus | Warmtepomp: ME Ecodan SW75YAA met EHST20D | Tuin: natuurinclusief | Auto: Audi Q4 etron
Kan je de output vanMiezie schreef op zondag 5 januari 2025 @ 20:16:
[...]
Ik heb geen automations meer. Die heb ik recent weggegooid met weer dhw naar 55 graden zetten (en volgens mij is het ook niet nodig als je op de ftc afdwingt geen element te gebruiken..). Ik kan het reproduceren door een recompile en upload naar de Atom toe.
De climate sensor gaat dan weer naar 48 en ook dhw setpoint.
Er zijn geen events in HA.
esphome logs --device je_ip ecodan-esphome.yaml
naar mij sturen? Of hier plakken, wil even zien wat hij doet, of het aan het restoren ligt. 48c is ook apart omdat ik niets hard coded heb, dus ik gok op een opgeslagen waarde die hij wil restoren
Mijn sww setpoint staat op 47c, en die blijft daar netjes op staan bij recompile/update
[ Voor 5% gewijzigd door xoror op 05-01-2025 20:20 ]
De complimenten van Alklima voor deze oplossing. Ze hadden hem ook al bij andere installaties gezien en waren daar heel tevreden overxoror schreef op dinsdag 31 december 2024 @ 20:05:
@Breud Ik zou hem uitpluggen om discussies te voorkomen
WP: ZCR-80YA-300 / RST30C-VM2ED + PUHZ-SHW80YAA PV: 4350 WP
LOL Wacht maar tot hun mijn CNRF esp32 af is, dan gaat dat ten koste van hun remote thermostats haha.Breud schreef op dinsdag 7 januari 2025 @ 13:42:
[...]
De complimenten van Alklima voor deze oplossing. Ze hadden hem ook al bij andere installaties gezien en waren daar heel tevreden over
*Ik ben beschikbaar voor opdrachten hoor hahaha
Hebben ze jouw issue wel kunnen oplossen ? Dit al gezien ? Maargoed je heb nog garantie, dus eerst die lui laten oplossen
@AUijtdehaag
[ Voor 22% gewijzigd door xoror op 07-01-2025 13:55 ]
Hoe klein wordt dat?xoror schreef op dinsdag 7 januari 2025 @ 13:47:
[...]
LOL Wacht maar tot hun mijn CNRF esp32 af is, dan gaat dat ten koste van hun remote thermostats haha.
*Ik ben beschikbaar voor opdrachten hoor hahaha
Hebben ze jouw issue wel kunnen oplossen ? Dit al gezien ? Maargoed je heb nog garantie, dus eerst die lui laten oplossen
@AUijtdehaag
KISS | Huis: A++++ | Zon: SolarEdge 10k Homehub, 13kWp, 19,4kWh accu’s, One Pro EV Charger | MV: DucoBox Focus | Warmtepomp: ME Ecodan SW75YAA met EHST20D | Tuin: natuurinclusief | Auto: Audi Q4 etron
Goedzo, leveranciers hebben een andere attitude vaak dan installateurs en aannemers. Niet aan mogen raken is flauwekul, het is gewoon van jou…Breud schreef op dinsdag 7 januari 2025 @ 13:42:
[...]
De complimenten van Alklima voor deze oplossing. Ze hadden hem ook al bij andere installaties gezien en waren daar heel tevreden over
KISS | Huis: A++++ | Zon: SolarEdge 10k Homehub, 13kWp, 19,4kWh accu’s, One Pro EV Charger | MV: DucoBox Focus | Warmtepomp: ME Ecodan SW75YAA met EHST20D | Tuin: natuurinclusief | Auto: Audi Q4 etron
Die dipswitch dingen is wel heel grappigxoror schreef op dinsdag 7 januari 2025 @ 13:47:
[...]
LOL Wacht maar tot hun mijn CNRF esp32 af is, dan gaat dat ten koste van hun remote thermostats haha.
*Ik ben beschikbaar voor opdrachten hoor hahaha
Hebben ze jouw issue wel kunnen oplossen ? Dit al gezien ? Maargoed je heb nog garantie, dus eerst die lui laten oplossen
@AUijtdehaag
KISS | Huis: A++++ | Zon: SolarEdge 10k Homehub, 13kWp, 19,4kWh accu’s, One Pro EV Charger | MV: DucoBox Focus | Warmtepomp: ME Ecodan SW75YAA met EHST20D | Tuin: natuurinclusief | Auto: Audi Q4 etron
- Ik heb verder de MRC weggehaald, dat was niet zoals verwacht
- ik heb de dip switches nu bij de diagnostics toegevoegd, hoef je kast niet te openen als je dip switches wil bekijken
[ Voor 56% gewijzigd door xoror op 10-01-2025 15:02 ]
De WP heeft uiteraard cijfers over de productie van verwarming en SWW en vanuit een Kamstrup-meter heb ik de productiecijfers van alleen de verwarming (excl. defrosts).
Heb weinig ervaring met compileren en debug aanzetten en uitlezen, maar red me vaak wel. Ben van de categorie 'monkey see, monkey do', waarbij ik wel enig benul heb van wat ik doe
'k Help je graag als je daar wat aan hebt.
Maar goed, als je het stap voor stap uitschrijft, kom ik vast een heel eind. Heb win/linux duel-boot draaien.
WP: ME PUHZ-SW75YAA+EHST20D-VM2C2+ESP | EVSE: SmartEVSE v2 | PV: 11kWp Solax/Growatt
Deze is reeds voorzien van een code, dus kon hem via hotspot snel in mijn netwerk hangen. Op dit moment enkel nog aangesloten via USB kable, dus nog niet aan de WP. Device werd direct gevonden door HA.
Echter hoe krijg ik hem nu ook in ESP Home builder? Zie bv geen Adopt optie. Betreft de reeds geinstalleerde versie die van Gekke Koe?
Edit:
Ik heb zelf de boel met ESP home builder maar van scratch gebuild. Just to be sure:
Voor de Atom S3 mini, heb ik de code van https://github.com/gekkek.../main/ecodan-esphome.yaml 1 op 1 overgemomen. Dus hier hoeven geen aanpassingen te worden uitgevoerd? Zie daar meerdere regels in commentaar, vandaar de vraag.
Heb hem nog niet aan de WP hangen. Hopelijk morgen even tijd voor.
[ Voor 31% gewijzigd door Geeforce op 11-01-2025 21:44 ]
Net update gedaan, ik heb de energy teller gevonden die de wp gebruikt. Dus je kan nu realtime mee kijken naar het verbruik volgens de warmte pomp !
Hmm esphome kan niet eenvoudig kWh per dag aggregeren op delta values, voor nu kan je even in HA een utility meter definieren die dagelijks realtime geeft. Ik zoek nog even naar een mooie oplossing om dit in esphome te doen. Eerste dag zal niet goed zijn, maar daarna zou het ok moeten zijn
1
2
3
4
5
6
| utility_heatpump_daily_total_consumed: unique_id: utility_heatpump_daily_total_consumed source: sensor.ecodan_heatpump_total_energy_consumed name: Heatpump Daily Energy Consumption cycle: daily delta_values: false |
[ Voor 52% gewijzigd door xoror op 12-01-2025 15:17 ]
Snelle vraag, kan het zijn als server control aanstaat (en alles wat daaraan hangt) dat de thermostaat zegt verwarmen, maar deze dit niet doet (compressor draait niet, etc). In mijn histrory is dat een van de verschillen misschien per ongeluk aangeklikt? Hij gaf daarvoor wel een error E1 10452 zoals je ziet.
[ Voor 15% gewijzigd door The Source op 12-01-2025 08:24 ]
Nee, tenzij je prohibit verwarmen heb aanstaan. Je kan SVC uitzetten en kijken, maar dat is het niet. Kan je error code bij de FTC uitlezen? Er zat een bug in de error code uitlezen. Had die recent pas opgelost. Maar E1 is remote thermostat error, batterij leeg oidThe Source schreef op zondag 12 januari 2025 @ 08:16:
Help, mijn vloerverwarming doet het niet. (voor probleem zie hier: The Source in "Mitsubishi Electric Ecodan Lucht/Water Warmtepompen")
Snelle vraag, kan het zijn als server control aanstaat (en alles wat daaraan hangt) dat de thermostaat zegt verwarmen, maar deze dit niet doet (compressor draait niet, etc). In mijn histrory is dat een van de verschillen misschien per ongeluk aangeklikt? Hij gaf daarvoor wel een error E1 10452 zoals je ziet.
[Afbeelding]
Nu server control uitgezet, aangezien dat nooit heeft aangestaan ben aan het kijken of verwarmen nu wel werkt.
Enige wat ik voor kan stellen is dat iemand (je kiddos?) die switches aan hebben gezet oid. Je kan bij upgraden ook SVC weglaten door SVC.yaml te commenten als je het niet gebruikt.
Error code checken op ftc en batterij misschien vervangen. Misschien zet die het aan bij lege batterij. Maar ik kan me dat niet voorstellen
[ Voor 71% gewijzigd door xoror op 12-01-2025 08:46 ]
In de gui van de esp kan ik de vaste Ta met halve graden werken.
Ik zou graag een automation willen maken in HA om op basis van buiten temperatuur een vaste Ta in te stellen (WAR simulatie) waar ik op halve graden kan instellen.
Ik ben alleen nog geen functie in HA tegen gekomen om de Ta in te stellen. Zie ik het misschiej over het hoofd?
WP: ZCR-80YA-300 / RST30C-VM2ED + PUHZ-SHW80YAA PV: 4350 WP
Je kan de climate gewoon vanuit HA temp sturen op halve graad ? Hier stel ik de dwh climate in op bepaalde temp, maar dat mag gewoon halve graad zijn ofcourse.Breud schreef op zondag 12 januari 2025 @ 11:07:
Bij war en Ta kan ik alleen met hele graden werken.
In de gui van de esp kan ik de vaste Ta met halve graden werken.
Ik zou graag een automation willen maken in HA om op basis van buiten temperatuur een vaste Ta in te stellen (WAR simulatie) waar ik op halve graden kan instellen.
Ik ben alleen nog geen functie in HA tegen gekomen om de Ta in te stellen. Zie ik het misschiej over het hoofd?
1
2
3
4
5
6
7
8
9
10
11
12
13
14
15
16
| - id: HeatpumpLegionellaStartBoilerSetpoint alias: Set boiler setpoint to 59 when starting legionella run trigger: - trigger: state entity_id: - sensor.ecodan_heatpump_operation_mode to: Legionella Prevention conditions: - condition: numeric_state entity_id: sensor.ecodan_heatpump_dhw_setpoint_value below: 59 action: - action: climate.set_temperature data: entity_id: climate.ecodan_heatpump_dhw_climate temperature: 59 |
Ik had ook een voorbeeldje gemaakt van WAR maar dan zelf besturen voor @Grolsch
zie: xoror in "Mitsubishi Ecodan warmtepomp uitlezen via cn105 + esp32"
- 12:30 De foutcode E1 10452 Dat is hetzelfde moment dat ik binnen kwam en een lege kartonnen doos op de vloerverwarming verdeler liet vallen. Daar loopt ook de thermostaat kabel.
- 17.26 De warmtepomp lijkt uitgegaan volgens de log.
- 23:14 Ik kom thuis, het is 18 graden, thermostaat zegt verwarmen (naar 22) maar doet niets. Ik zet via HA de warmtepomp uit en weer aan.
- 00:02: Verwarmen lijkt niet te werken dus ik trigger SWW run
/f/image/HRM6f0j8mr1DzG7aG9zW83GC.png?f=fotoalbum_large)
De FTC error codes:
/f/image/D53yLgAjDQqQ8Fbr82tB0MFP.png?f=fotoalbum_large)
/f/image/uCNgjaNzzm2ngvAdHxFmiPnj.png?f=fotoalbum_large)
[ Voor 29% gewijzigd door The Source op 12-01-2025 11:28 ]
Batterij gechecked? Voor de duidelijkheid, de ESP kan deze error niet veroorzaken, we zitten nog
Zou even updaten naar laatste versie, dan krijg je wel de correcte error codes volgende keer
E1 hoort E4 te zijn, foutje in oude code
[ Voor 85% gewijzigd door xoror op 12-01-2025 11:46 ]
Error P1 op de display.
Error log geeft P1 8101 aan.
Kabel is niet beschadigd, wel even opnieuw alles aangesloten.
[ Voor 79% gewijzigd door The Source op 12-01-2025 12:07 ]
P1 is thermistor fout, dus er is echt kabeltje los of niet goed. Maar die P1 heb je al op 9/3 een keer gehad
Mooi dat display en de esp nu dezelfde error weergeven
@The Source svc is nu niet aangegaan right ?
[ Voor 22% gewijzigd door xoror op 12-01-2025 12:15 ]
Firmware update gedaan, draai nu Firmware: 2024.12.2xoror schreef op zondag 12 januari 2025 @ 12:11:
https://les.mitsubishiele...tallers/error-code-lookup
P1 is thermistor fout, dus er is echt kabeltje los of niet goed. Maar die P1 heb je al op 9/3 een keer gehad
Mooi dat display en de esp nu dezelfde error weergeven
@The Source svc is nu niet aangegaan right ?
Nee, server control is niet aangegaan.
Dus mogelijk heb ik dat per ongeluk aangeklikt, ik zat op mijn mobiel, dikke vingers
Maar ja, er komt dus een helemaal bij elkaar wat allemaal de fout veroorzaakt kan hebben.
Ik ga voorlopig uit van dat er iets met de kabel is en hou dat in de gaten. Dank voor alle help.
Heb jij ook deze melding bij het compolen van de ato ?
1
2
| /config/.esphome/platformio/packages/framework-espidf/components/driver/deprecated/driver/rmt.h:18:2: warning: #warning "The legacy RMT driver is deprecated, please use driver/rmt_tx.h and/or driver/rmt_rx.h" [-Wcpp] 18 | #warning "The legacy RMT driver is deprecated, please use driver/rmt_tx.h and/or driver/rmt_rx.h" |
Ja is in esphome, ze zijn ermee bezig. Daar kan ik niet zoveel aan doen legacy drivervormulier schreef op zondag 12 januari 2025 @ 14:03:
@xoror
Heb jij ook deze melding bij het compolen van de ato ?
code:
1 2 /config/.esphome/platformio/packages/framework-espidf/components/driver/deprecated/driver/rmt.h:18:2: warning: #warning "The legacy RMT driver is deprecated, please use driver/rmt_tx.h and/or driver/rmt_rx.h" [-Wcpp] 18 | #warning "The legacy RMT driver is deprecated, please use driver/rmt_tx.h and/or driver/rmt_rx.h"
Ik heb bij de aansluiting de kabel losgemaakt en beter vast gezet, maar ik laat het even zo (mits het blijft werken) tot over een paar maanden. Met deze temperaturen wil ik niet gaan klooien zodat ik misschien nog langer in de kou zit
Die datum is de aansluit datum door een officiele installateur.
Overigens zijn dat wel amateurs en veel problemen door gehad. Uiteindelijk een verzekeringszaak geworden van over 12k voor kapotte vloerverwarming in de badkamer, en andere schade. Zodoende poste ik deze ochtend omdat ik liever niet dat die amateurs garantie komen geven
Ja, werkt gewoon zo, out of the box bij mij voor de Atom S3 mini.Geeforce schreef op zaterdag 11 januari 2025 @ 19:34:
Vandaag de atom van @AUijtdehaag ontvangen. Kan ik iedereen aanrijden, netjes verpakt en snel verzonden.
Deze is reeds voorzien van een code, dus kon hem via hotspot snel in mijn netwerk hangen. Op dit moment enkel nog aangesloten via USB kable, dus nog niet aan de WP. Device werd direct gevonden door HA.
Echter hoe krijg ik hem nu ook in ESP Home builder? Zie bv geen Adopt optie. Betreft de reeds geinstalleerde versie die van Gekke Koe?
Edit:
Ik heb zelf de boel met ESP home builder maar van scratch gebuild. Just to be sure:
Voor de Atom S3 mini, heb ik de code van https://github.com/gekkek.../main/ecodan-esphome.yaml 1 op 1 overgemomen. Dus hier hoeven geen aanpassingen te worden uitgevoerd? Zie daar meerdere regels in commentaar, vandaar de vraag.
Heb hem nog niet aan de WP hangen. Hopelijk morgen even tijd voor.
WP: ME PUHZ-SW75YAA+EHST20D-VM2C2+ESP | EVSE: SmartEVSE v2 | PV: 11kWp Solax/Growatt
Nu is dat 1x per 22s. Dat gaat naar 1x per 3s. Dan kan je in meer detail bekijken en wordt de estimate output kW beter. Misschien de frequentie ook vaker ophalen, maar dan wordt het 1x per 4s.
Ik ben nu even aan het tests draaien en hier gaat alles goed. @Plenkske Ik geloof dat jij een wat langzaam reagerende ftc had? Zou je even tegen de tijd dat je upgrade op kunnen letten hoe het bij jou gaat? Collega project werkt zelfs met 400ms, dus ik verwacht geen problemen.
Ik had er destijds last van toen de eerste climate implementaties nog niet goed werkte. Had als gevolg dat vele temp waardes niet binnen kwamen. Jij dacht dat het door die snelheid kwam, maar het was iets anders. Wat precies weet ik niet meer.xoror schreef op maandag 13 januari 2025 @ 09:18:
@Plenkske Ik geloof dat jij een wat langzaam reagerende ftc had? Zou je even tegen de tijd dat je upgrade op kunnen letten hoe het bij jou gaat?
Maar ik zal erop letten zodra ik update.
Update is gepushed. Laat maar weten of je issues ziet (ik verwacht het niet, maar je weet maar nooit).Plenkske schreef op maandag 13 januari 2025 @ 09:36:
[...]
Ik had er destijds last van toen de eerste climate implementaties nog niet goed werkte. Had als gevolg dat vele temp waardes niet binnen kwamen. Jij dacht dat het door die snelheid kwam, maar het was iets anders. Wat precies weet ik niet meer.
Maar ik zal erop letten zodra ik update.
Uiteindelijk volgende settings geworden:
- Ik haal nu max elke 2s flow, feed/return temp, compressor frequency en defrost state op
- De rest wordt max 1x per halve min opgehaald (rest van de info is van minder belang en verandert niet zo snel)
KISS | Huis: A++++ | Zon: SolarEdge 10k Homehub, 13kWp, 19,4kWh accu’s, One Pro EV Charger | MV: DucoBox Focus | Warmtepomp: ME Ecodan SW75YAA met EHST20D | Tuin: natuurinclusief | Auto: Audi Q4 etron
WT is dat server control gedeelte?
Weer 48c? heel raar.Miezie schreef op maandag 13 januari 2025 @ 22:48:
Ik haal de update binnen. Kom met meer tijd ook nog even op dat SWW verhaal terug…
@Geeforce als het goed is worden de settings bewaard. over server control moet je even terug zoeken in dit topic. Maar je kan daarmee prohibits zetten op bepaalde acties.
Nog steeds, maar ik moet even de fora doorakkeren voordat ik jou er mee opzadel.
KISS | Huis: A++++ | Zon: SolarEdge 10k Homehub, 13kWp, 19,4kWh accu’s, One Pro EV Charger | MV: DucoBox Focus | Warmtepomp: ME Ecodan SW75YAA met EHST20D | Tuin: natuurinclusief | Auto: Audi Q4 etron
Ik restore de opgeslagen waarde, maar dan wil dat zeggen dat hij niet de climate states bij jou overschrijft (bij wijzigingen). Misschien is die corrupt geraakt en met je die even eenmalig clearenMiezie schreef op maandag 13 januari 2025 @ 23:18:
[...]
Nog steeds, maar ik moet even de fora doorakkeren voordat ik jou er mee opzadel.
zie je wat errors in de logs over NVS flash oid?
Hoe doe ik een clear? Die logs ga ik even uitvlooien.xoror schreef op maandag 13 januari 2025 @ 23:26:
[...]
Ik restore de opgeslagen waarde, maar dan wil dat zeggen dat hij niet de climate states bij jou overschrijft (bij wijzigingen). Misschien is die corrupt geraakt en met je die even eenmalig clearen
zie je wat errors in de logs over NVS flash oid?
KISS | Huis: A++++ | Zon: SolarEdge 10k Homehub, 13kWp, 19,4kWh accu’s, One Pro EV Charger | MV: DucoBox Focus | Warmtepomp: ME Ecodan SW75YAA met EHST20D | Tuin: natuurinclusief | Auto: Audi Q4 etron
https://esphome.io/guides...not-restored-after-rebootMiezie schreef op maandag 13 januari 2025 @ 23:28:
[...]
Hoe doe ik een clear? Die logs ga ik even uitvlooien.
Maar dan moet je je esp even uit de wp halen en aan een computer hangen met esptool en clearen.
Ga ik even doen, ik heb het namelijk ook met de geconfigureerde server control en prohibits viel me op. Als dit het blijkt te zijn, wat kun je er dan aan doen?xoror schreef op maandag 13 januari 2025 @ 23:33:
[...]
https://esphome.io/guides...not-restored-after-reboot
Maar dan moet je je esp even uit de wp halen en aan een computer hangen met esptool en clearen.
Ik heb server control netjes aan staan en weggeautomatiseerd voor het koelen... vandaar dat het me opvalt.
KISS | Huis: A++++ | Zon: SolarEdge 10k Homehub, 13kWp, 19,4kWh accu’s, One Pro EV Charger | MV: DucoBox Focus | Warmtepomp: ME Ecodan SW75YAA met EHST20D | Tuin: natuurinclusief | Auto: Audi Q4 etron
[ Voor 27% gewijzigd door xoror op 14-01-2025 09:29 ]
Net tijdens de lunch even bijgewerkt en valt direct op dat de Atom ook een stuk koeler blijft nu, heb er niet aan gezeten maar wel apart. Is nu toch 9 graden koeler dan voor de update. Polling werkt hier iig ook gewoon goed, zie de compressor een paar keer een dipje hebben naar 26hz waarna die na 2 seconden weer op 30hz zit.xoror schreef op maandag 13 januari 2025 @ 10:10:
[...]
Update is gepushed. Laat maar weten of je issues ziet (ik verwacht het niet, maar je weet maar nooit).
Uiteindelijk volgende settings geworden:
- Ik haal nu max elke 2s flow, feed/return temp, compressor frequency en defrost state op
- De rest wordt max 1x per halve min opgehaald (rest van de info is van minder belang en verandert niet zo snel)
WP: ZCR-80YA-300 / RST30C-VM2ED + PUHZ-SHW80YAA PV: 4350 WP
@xoror doet het volgens mij altijd via command line, zo staat het ook op zijn github pagina uitgelegd: https://github.com/gekkekoe/esphome-ecodan-hp
Maar als je al HomeAssistant hebt draaien maakt de ESPHome add-on het erg gemakkelijk: https://esphome.io/guides/getting_started_hassio#
Dus deze https://github.com/gekkek.../main/ecodan-esphome.yaml moet je pakken en plakken.
Instructie:
https://github.com/gekkek.../main/proxy_connecting.md
!!! ESP even ALLEEN met een usb kabel aan je PC/Laptop hangen !!! Nooit USB en de andere kabel tegelijk aan je WP hangen.
[ Voor 14% gewijzigd door Geeforce op 15-01-2025 13:41 ]
Ik heb overbodige logging level naar error gezet, dat is het ws. hij moet nu wel harder werkenTakkeding schreef op woensdag 15 januari 2025 @ 13:08:
[...]
Net tijdens de lunch even bijgewerkt en valt direct op dat de Atom ook een stuk koeler blijft nu, heb er niet aan gezeten maar wel apart. Is nu toch 9 graden koeler dan voor de update. Polling werkt hier iig ook gewoon goed, zie de compressor een paar keer een dipje hebben naar 26hz waarna die na 2 seconden weer op 30hz zit.
hmm veel gedoe over updaten, eens kijken of ik ota gewoon kan doen, dan kan je gewoon op knopje drukken om te updaten
Nee voor zover ik weet is dat niet mogelijk over cn105glennieboy112 schreef op woensdag 15 januari 2025 @ 20:24:
@xoror is het ook mogelijk om de legionella starttijd te wijzigen en uit te lezen van de boiler?
De meeste logging had ik zelf ook al op "error" gezet, ik vond het zelf overbodig om dat op "debug" te laten staan zodra het stabiel draaidexoror schreef op woensdag 15 januari 2025 @ 16:35:
[...]
Ik heb overbodige logging level naar error gezet, dat is het ws. hij moet nu wel harder werken(2x zoveel communicatie)
hmm veel gedoe over updaten, eens kijken of ik ota gewoon kan doen, dan kan je gewoon op knopje drukken om te updaten
oh maar dan wil ik het wel wetenTakkeding schreef op donderdag 16 januari 2025 @ 08:54:
[...]
De meeste logging had ik zelf ook al op "error" gezet, ik vond het zelf overbodig om dat op "debug" te laten staan zodra het stabiel draaideWat het is geen idee maar wel blij mee.
Hoeveel graden voor en na update? Zie je verschil in loop times? Het zou meer moeten doen. Ik heb ook de thermostats een lager update frequentie gegeven. hmm ik zie hier geen verschil in temps.
Toevallig nog iets gewijzigd aan je config? En je draait een atom S3? Enige keer dat ik zo'n temp drop zag was toen ik een hele tijd terug overging van Arduino naar esp-idf. Maar gok dat jij al tijden op esp-idf draait.
Hoe bedoel je loop times? Wat betreft graden verschil, dat is toch 16 graden. Om 12u de update gepushed en vlak erna al een stuk koeler, waarna de warmtepomp ook stopte met warmtebedrijf omdat de temperatuur bereikt was en het nog wat verder zakte:xoror schreef op donderdag 16 januari 2025 @ 09:16:
[...]
oh maar dan wil ik het wel weten
Hoeveel graden voor en na update? Zie je verschil in loop times? Het zou meer moeten doen. Ik heb ook de thermostats een lager update frequentie gegeven. hmm ik zie hier geen verschil in temps.
Toevallig nog iets gewijzigd aan je config? En je draait een atom S3? Enige keer dat ik zo'n temp drop zag was toen ik een hele tijd terug overging van Arduino naar esp-idf. Maar gok dat jij al tijden op esp-idf draait.
/f/image/F0DL0HG7JfHN94JxYqxMs0Vo.png?f=fotoalbum_large)
Verder is de enige wijziging die ik in de config heb staan de server-control.yaml uitgecomment en de default_heating_switch_mode op HEAT_ROOM_TEMP en default_cooling_switch_mode COOL_FLOW_TEMP. Dat zal het verschil niet maken.
is je wifi signaal ook beter geworden na upgrade?
[ Voor 8% gewijzigd door xoror op 16-01-2025 18:59 ]
- Output Power (afgerond op hele getallen)
- Estimated Output Power (3 decimalen, waarbij ik tijdens of vlak na een defrost een negatief vermogen zie)
Wat is het verschil tussen de twee en welke kan het beste gebruikt worden voor het berekenen van de momentane COP?
WP: ZCR-80YA-300 / RST30C-VM2ED + PUHZ-SHW80YAA PV: 4350 WP
De output op hele getal is een schatting van de WP.
Het geschatte vermogen is de waarde uit de formule: flow / 60 * delta T * 4.2
Die 4.2 varieert een klein beetje afhankelijk van de buiten temp. Zie wat berichten terug over het fitten van die data.
Moment COP is altijd een beetje tricky, maar ik gebruik de geschatte. Op hele kW is onnauwkeurig en telt defrost niet mee. Wanneer het vermogen negatief is geef ik dan COP 0 terug. Is niet helemaal zuiver maar prima als realtime indicatie. Zal mijn script later posten (template sensor)
De dag COP met het totaal van de estimated daily output / dagelijks werkelijk opgenomen vermogen is wel eerlijk. Maar zal afwijken van de WP als er defrost zijn
1
2
3
4
5
6
7
8
| - name: "heatpump_cop" unique_id: "heatpump_cop" unit_of_measurement: "" state: >- {% set pout = states('sensor.ecodan_heatpump_estimated_output_power') | default(0) | float %} {% set pin = states('sensor.kwh_meter_3_phase_active_power') | default(0) | float %} {% set cop = 0 if (pin < 100 or pout == 0) else ((1000*pout) / pin) | default(0) | float %} {{ 0 if (cop > 9 or cop < 0) else cop | float | round(2) }} |
Ik filter ook de cop spikes uit die je af en toe krijgt als het systeem in de 'overgang' zit. Je zou de negatieve COP ook gewoon kunnen toestaan verder, maar dat is een keuze. Ook filter ik vermogens onder 100W uit, dat is standby verbruik
[ Voor 76% gewijzigd door xoror op 17-01-2025 09:40 ]
1
2
3
4
5
6
7
| {% set q_dot = states('sensor.ecodan_heatpump_estimated_output_power') | float(0) %}
{% set p_elec = states('sensor.kwh_meter_3_phase_power') | float(0) %}
{% set defrost = states('binary_sensor.ecodan_heatpump_defrost') == 'on' %}
{% set thermostat = states('binary_sensor.ecodan_heatpump_in1_thermostat') %}
{% set valid_mode = thermostat in ['on'] %}
{{ 0 if defrost or not valid_mode or q_dot <= 0 else (q_dot / p_elec * 1000) | round(2) }} |
Dit is de code die ik momenteel gebruik
WP: ZCR-80YA-300 / RST30C-VM2ED + PUHZ-SHW80YAA PV: 4350 WP
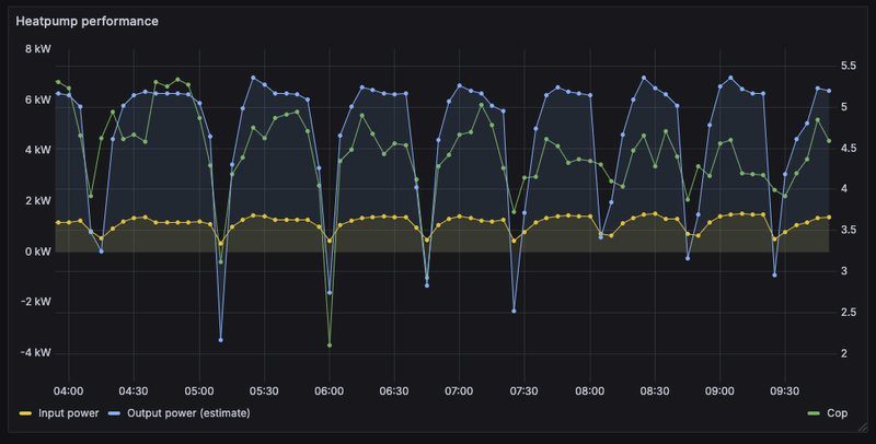
Ja werkt prima zo. Met in1 filter je ook idle verbruik uit. Je kan nog wel wat spikes hebben. Zo ziet het er bij mij uit afgelopen nacht. Perfect storm omstandigheden voor defrost. Dichte mist en 0 graden.Breud schreef op vrijdag 17 januari 2025 @ 09:41:
code:
1 2 3 4 5 6 7{% set q_dot = states('sensor.ecodan_heatpump_estimated_output_power') | float(0) %} {% set p_elec = states('sensor.kwh_meter_3_phase_power') | float(0) %} {% set defrost = states('binary_sensor.ecodan_heatpump_defrost') == 'on' %} {% set thermostat = states('binary_sensor.ecodan_heatpump_in1_thermostat') %} {% set valid_mode = thermostat in ['on'] %} {{ 0 if defrost or not valid_mode or q_dot <= 0 else (q_dot / p_elec * 1000) | round(2) }}
Dit is de code die ik momenteel gebruik
/f/image/uO5eSUFvB01TtE6FeOSbfFHJ.png?f=fotoalbum_large)
Je kan ook redelijk de volgende defrost voorspellen door te letten op de inkakkende COP.
[ Voor 3% gewijzigd door xoror op 17-01-2025 09:52 ]
WP: ZCR-80YA-300 / RST30C-VM2ED + PUHZ-SHW80YAA PV: 4350 WP
waarschijnlijk wifi probleem ja, wifi signaal is niet zo sterk in de technische ruimte ondanks dat de ESP buiten de warmtepomp hangt.xoror schreef op vrijdag 17 januari 2025 @ 09:55:
Slechte Wifi signaal ? Want de esp hoort er nooit uit te liggen. Ik ben ook met grafana aan het spelen en dan kan je het nog beter zien de relatie van inkakkende COP en defrost
[Afbeelding]
WP: ZCR-80YA-300 / RST30C-VM2ED + PUHZ-SHW80YAA PV: 4350 WP
Ja is altijd hetzelfde verhaalBreud schreef op vrijdag 17 januari 2025 @ 10:09:
[...]
waarschijnlijk wifi probleem ja, wifi signaal is niet zo sterk in de technische ruimte ondanks dat de ESP buiten de warmtepomp hangt.
Heb je hem al eens geüpdate? Ik had begin vorige maand precies hetzelfde, nu na een update is het wifi signaal een stuk sterker en valt-ie -tot dusver- niet meer weg.Breud schreef op vrijdag 17 januari 2025 @ 10:09:
[...]
waarschijnlijk wifi probleem ja, wifi signaal is niet zo sterk in de technische ruimte ondanks dat de ESP buiten de warmtepomp hangt.
WP: ME PUHZ-SW75YAA+EHST20D-VM2C2+ESP | EVSE: SmartEVSE v2 | PV: 11kWp Solax/Growatt
Dat is idd ook mijn ervaringBlackraven schreef op vrijdag 17 januari 2025 @ 12:08:
[...]
Heb je hem al eens geüpdate? Ik had begin vorige maand precies hetzelfde, nu na een update is het wifi signaal een stuk sterker en valt-ie -tot dusver- niet meer weg.
Zie hier mijn bevindingen na upgrade naar esp-idf: https://github.com/gekkek...6#issuecomment-2276658544 (lagere temps, beter wifi signaal)
[ Voor 12% gewijzigd door xoror op 17-01-2025 12:26 ]
WP: ZCR-80YA-300 / RST30C-VM2ED + PUHZ-SHW80YAA PV: 4350 WP
Daar heb ik nog over nagedacht, maar het probleem met mijn software is dat je het in zoveel configuraties kan draaien. Dus is het wat lastig om kant en klare firmware bins te maken. Nu kan je wel voor standaard atom s3 en atom proxy s3 maken maar dan heb ik het volgende probleem.
Hoe gaat gebruikers het updaten, want esp-idf heeft geen OTA meer via web ;-) (je moet wat opofferen voor betere wifi). En dan moeten users toch gaan klooien met esptool of flashen via usb. Dus ik denk dat ik beter een tutorial kan maken voor esphome of vanuit HA updaten, dan kan je je eigen configs aanhouden en op de update knop drukken zeg maar. Nadeel van dit is dat sommige Pi's of computers waar dit op draait de binary niet kunnen builden ivm resources. Ik zal eens kijken hoe mijn odroid m1s (aanrader overigens voor het draaien van HA) het trekt (zal wel goed moeten gaan met 8GB ram).
Pre build firmware kan pas als die web OTA er weer is voor esp-idf.
Ik ben ook geen held qua compilen enzo, maar met de esphome web gui werkt het updaten best eenvoudig en toch nog OTA.xoror schreef op vrijdag 17 januari 2025 @ 12:45:
Over dat updaten:
Daar heb ik nog over nagedacht, maar het probleem met mijn software is dat je het in zoveel configuraties kan draaien. Dus is het wat lastig om kant en klare firmware bins te maken. Nu kan je wel voor standaard atom s3 en atom proxy s3 maken maar dan heb ik het volgende probleem.
Hoe gaat gebruikers het updaten, want esp-idf heeft geen OTA meer via web ;-) (je moet wat opofferen voor betere wifi). En dan moeten users toch gaan klooien met esptool of flashen via usb. Dus ik denk dat ik beter een tutorial kan maken voor esphome of vanuit HA updaten, dan kan je je eigen configs aanhouden en op de update knop drukken zeg maar. Nadeel van dit is dat sommige Pi's of computers waar dit op draait de binary niet kunnen builden ivm resources. Ik zal eens kijken hoe mijn odroid m1s (aanrader overigens voor het draaien van HA) het trekt (zal wel goed moeten gaan met 8GB ram).
Pre build firmware kan pas als die web OTA er weer is voor esp-idf.
De web-interface op de esp staat nu ook uit, aangezien ik die toch niet gebruik.
De log output komt via de esphome web gui wel op m'n scherm, mocht ik het nodig hebben.
WP: ME PUHZ-SW75YAA+EHST20D-VM2C2+ESP | EVSE: SmartEVSE v2 | PV: 11kWp Solax/Growatt
De HA time source dependency is vervangen door sntp. MQTT gebruikers kunnen dus ook upgraden.
Verder heb ik de realtime dagelijks opgenomen energie beschikbaar gemaakt. De continu doortellende teller is nu verborgen. Bij reboot van de esp begint hij met 0 te tellen. De eerste dag zal het totaal niet kloppen, maar daarna wel.
Dus zonder de HA api, met MQTT en de proxy.
WP: ME PUZ-SHWM100YAA + ERSF-VM2E + OSO 300 Ltr
WARNING GPIO35 is used by the PSRAM interface on ESP32-S3R8 / ESP32-S3R8V and should be avoided on these models
Geen idee of dit er bij eerdere versies ook al stond, maar toch even benieuwd naar deze warning. Ik gebruik de S3 atom die hier te koop is.
Ik heb esphome tool draaien op HA (via Nas virtual vm).
Als ik esp board via usbc aan de laptop verbind krijg ik niet de bestaande config te zien die momenteel draait. Of heb ik nu een verkeerde verwachting?
WP: ZCR-80YA-300 / RST30C-VM2ED + PUHZ-SHW80YAA PV: 4350 WP
Doe de volgende stappen:
1) voeg een nieuwe device toe, doe gewoon next, next etc (maakt niet zoveel uit want we gaan de inhoud toch replacen). Stel je wifi netwerk etc in, als het goed is maakt hij de secrets.yaml voor je
2) open de yaml file en plak de inhoud van de volgende file erin
https://github.com/gekkek.../main/ecodan-esphome.yaml
3) kijk of je wat extras nodig heb aan opties
4) controleer of je in /<ha_config_dir>/esphome een secrets.yaml heb, anders aanmaken en zie mijn github page om je wifi credentials daarin op te nemen.
Daarna kan je gewoon direct OTA doen. Hoef je niet meer te koppelen aan usb.
@AUijtdehaag heb je default nog iets van een OTA password ingesteld ? Zo nee dan moet het bovenstaande gewoon werken. Zal er nog wel een howto voor maken
De volgende keer kan je gewoon install/update knop drukken in esphome builder voor de update.
@Breud
[ Voor 11% gewijzigd door xoror op 18-01-2025 23:44 ]
Ik heb een kleine NL manual gemaakt voor de Atom S3 lite en esphome flashen.
https://github.com/fonske...ms3_lite_connecting_nl.md
Nee ik gebruik geen OTA passwords
[ Voor 9% gewijzigd door AUijtdehaag op 19-01-2025 10:09 ]
Handig, scheelt mij weer type werkAUijtdehaag schreef op zondag 19 januari 2025 @ 10:09:
@xoror @Breud
Ik heb een kleine NL manual gemaakt voor de Atom S3 lite en esphome flashen.
https://github.com/fonske...ms3_lite_connecting_nl.md
Nee ik gebruik geen OTA passwords
Overigens kan je de eerste keer ook zonder usb denk ik doen als je maar een firmware heb draaien.
[ Voor 4% gewijzigd door xoror op 19-01-2025 11:06 ]
als ik jouw beschrijving zo lees dan is door een soort van 'eerste installatie'. Toen ik de ESP van @AUijtdehaag kocht stond alles al voorgeprogrammeerd en was het plug&play om het werkend te krijgen.xoror schreef op zaterdag 18 januari 2025 @ 23:34:
Ik heb even gekeken naar die esphome builder.
Doe de volgende stappen:
1) voeg een nieuwe device toe, doe gewoon next, next etc (maakt niet zoveel uit want we gaan de inhoud toch replacen). Stel je wifi netwerk etc in, als het goed is maakt hij de secrets.yaml voor je
2) open de yaml file en plak de inhoud van de volgende file erin
https://github.com/gekkek.../main/ecodan-esphome.yaml
3) kijk of je wat extras nodig heb aan opties
4) controleer of je in /<ha_config_dir>/esphome een secrets.yaml heb, anders aanmaken en zie mijn github page om je wifi credentials daarin op te nemen.
Daarna kan je gewoon direct OTA doen. Hoef je niet meer te koppelen aan usb.
@AUijtdehaag heb je default nog iets van een OTA password ingesteld ? Zo nee dan moet het bovenstaande gewoon werken. Zal er nog wel een howto voor maken
De volgende keer kan je gewoon install/update knop drukken in esphome builder voor de update.
@Breud
Je zou dan toch zeggen dat ik in ESPhome de reeds bestaande code moet kunnen terugvinden, voordat ik deze overschrijf met de laatste update van github?
WP: ZCR-80YA-300 / RST30C-VM2ED + PUHZ-SHW80YAA PV: 4350 WP
Maar je moet wel even een esp device in de builder krijgen, en die stappen lijken op 1e install.
Nee het is niet mogelijk om van een running ESP de yaml code in ESPHome te krijgen. Je moet of de stappen zoals beschreven door @xoror of @AUijtdehaag volgen of, zelf de yaml van de github pakken en deze handmatig op het systeem zetten, meestal in ../config/esphome/ecodan-heatpump.yamlBreud schreef op zondag 19 januari 2025 @ 14:10:
[...]
als ik jouw beschrijving zo lees dan is door een soort van 'eerste installatie'. Toen ik de ESP van @AUijtdehaag kocht stond alles al voorgeprogrammeerd en was het plug&play om het werkend te krijgen.
Je zou dan toch zeggen dat ik in ESPhome de reeds bestaande code moet kunnen terugvinden, voordat ik deze overschrijf met de laatste update van github?
Niet getest, maar volgens mij verschijnt het device dan in ESP home builder en zou je vanaf daar verder kunnen. Ik ben alleen een beetje bang dat het met het resolven niet goed zou kunnen gaan en dus kan hij niet op naam gevonden worden bij het IP adres. Maar als alles default is, dus ook ou of the box van atom..... just try.
Enige wat je nog moet doen is de wifi secrets in esphome builder zetten onder secret of secret.yaml
Zolang de name in de esphome code gelijk is zal het meestal wel overeen komen en ziet hij hem als online
Bestandsnaam zelf maakt weinig uit.
Enige verschillen kunnen zitten in de keuze die je maakt in de yaml. Zoals engels of nederlands etc.
Ik heb reeds > 250 devices geflashed dus zou het goed moeten gaan
[ Voor 9% gewijzigd door AUijtdehaag op 19-01-2025 14:49 ]
je kan met de Visual Studio plugin ook files editen, of via terminal
[ Voor 40% gewijzigd door xoror op 19-01-2025 15:03 ]
Is er iets veranderd in de tussentijd?
WP: ME PUHZ-SW75YAA+EHST20D-VM2C2+ESP | EVSE: SmartEVSE v2 | PV: 11kWp Solax/Growatt
Die lees ik rechtstreeks uit de wp, daar is niets aan gewijzigd (behalve sneller ophalen). Zie je het ook niet meer in je FTC controller ?Blackraven schreef op maandag 20 januari 2025 @ 15:35:
@xoror Het viel me op dat ik sinds 11/1 (toen de ESP een update gegeven) geen DHW consumed en Heat consumed meer heb, en dus ook geen bijbehorende DHW/Heat COP's. Produced kWh's doen het nog wel.
Is er iets veranderd in de tussentijd?
hmm zou het kunnen dat de timing te snel is voor jouw unit en dat je bepaalde berichten mist. Jij had FTC5 + atom s3 toch?
[ Voor 13% gewijzigd door xoror op 20-01-2025 16:02 ]
Mitsubishi PUHZ-W50VHA + EHPT20X-VM2C / 30x JASolar 265Wp oost/west + SolarEdge 7K
/f/image/B6YvK8bSqDGjlDhCRrSgS1sm.png?f=fotoalbum_large)
/f/image/RGM5zZ4HMSncrViekCRQeGLi.png?f=fotoalbum_large)