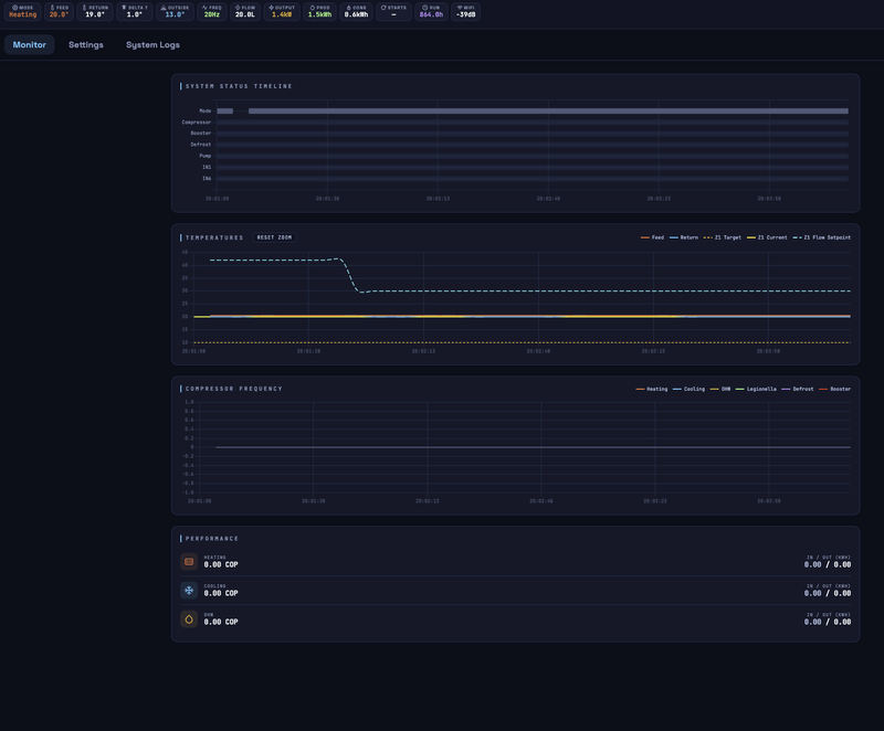
Nog steeds verwarming stop na een Defrost. Ook vannacht / vanmorgfen 2 - 3 keer. Voorbeeld:
:strip_exif()/f/image/8Opx7GVCntOmJZAZZ0NmsiFY.jpg?f=fotoalbum_large)
Logging:
:strip_exif()/f/image/8Opx7GVCntOmJZAZZ0NmsiFY.jpg?f=fotoalbum_large)
Logging:
code:
Zoals ik het als leek kan zien zie ik geen verschil, AA rekend nog steeds met de verhoogde buitenremp vanwege defrost, gevraagde setpoint zakt altijd bijna 4c aan einde Defrost en daarmee ruim onder de werkelijke aanvoertemp en is het soms dat de Ecodan denkt ik stop ermee en soms gaat het goed.
1
2
3
4
5
6
7
8
9
10
11
12
13
14
15
16
17
18
19
20
21
22
23
24
25
26
27
28
29
30
31
32
33
34
35
36
37
38
39
40
41
42
43
44
45
46
47
48
49
50
51
52
| [09:04:44.437][D][auto_adaptive:449]: [*] Starting auto-adaptive cycle, z2 independent: 0, has_cooling: 1, cold factor: 0.45, min delta T: 2.00, max delta T: 6.50 [09:04:44.439][D][auto_adaptive:218]: Processing Zone 1: climate source: 2, Room=20.6, Target=20.8, Actual Feedtemp: 28.5, Return temp: 25.5, Outside: 4.0, Bias: 0.0, heating: 1, cooling: 0 [09:04:44.440][D][auto_adaptive:238]: Effective delta T: 3.06, cold factor: 0.45, dynamic min delta T: 2.91, error factor: 0.03, smart boost: 1.50, linear profile: 0 [09:04:44.443][D][auto_adaptive:312]: Z1 HEATING (Delta T): calculated_flow: 28.60°C (boost: 0.0) [09:09:44.439][D][auto_adaptive:449]: [*] Starting auto-adaptive cycle, z2 independent: 0, has_cooling: 1, cold factor: 0.45, min delta T: 2.00, max delta T: 6.50 [09:09:44.514][D][auto_adaptive:218]: Processing Zone 1: climate source: 2, Room=20.6, Target=20.8, Actual Feedtemp: 28.5, Return temp: 25.5, Outside: 4.0, Bias: 0.0, heating: 1, cooling: 0 [09:09:44.515][D][auto_adaptive:238]: Effective delta T: 3.06, cold factor: 0.45, dynamic min delta T: 2.91, error factor: 0.03, smart boost: 1.50, linear profile: 0 [09:09:44.525][D][auto_adaptive:312]: Z1 HEATING (Delta T): calculated_flow: 28.60°C (boost: 0.0) [09:10:10.659][I][auto_adaptive:236]: Defrost started. Locking outside temp at 4.0°C for adaptive calculations. Ontdooien gestart, duurt tot 09:17:18 [09:14:44.434][D][auto_adaptive:362]: System is busy (DHW, Defrost, or Lockout). Exiting. [09:15:09.556][I][short_cycle:254]: Compressor STOP detected [09:15:09.564][D][short_cycle:158]: Compressor stop event: stand-alone-cycle prevention: 0, saved z1 flow setpoint: 26.4, saved z2 flow setpoint: nan [09:17:12.943][D][auto_adaptive:268]: Compressor start: triggering auto-adaptive loop. [09:17:12.948][D][auto_adaptive:362]: System is busy (DHW, Defrost, or Lockout). Exiting. [09:17:17.968][D][auto_adaptive:242]: Defrost stop: triggering auto-adaptive loop. [09:17:17.969][D][auto_adaptive:449]: [*] Starting auto-adaptive cycle, z2 independent: 0, has_cooling: 1, cold factor: 0.09, min delta T: 2.00, max delta T: 6.50 [09:17:17.969][D][auto_adaptive:218]: Processing Zone 1: climate source: 2, Room=20.6, Target=20.8, Actual Feedtemp: 22.0, Return temp: 22.5, Outside: 10.0, Bias: 0.0, heating: 1, cooling: 0 [09:17:17.969][D][auto_adaptive:238]: Effective delta T: 2.37, cold factor: 0.09, dynamic min delta T: 2.19, error factor: 0.03, smart boost: 1.50, linear profile: 0 Snap ik niet, Defrost gestopt, direct AA cycle berekening met buitentemp van 10C???? (werkelijk 4C) [09:17:17.973][D][auto_adaptive:312]: Z1 HEATING (Delta T): calculated_flow: 24.90°C (boost: 0.0) [09:17:17.978][D][auto_adaptive:123]: CMD: Set Dependent Heat Flow -> 24.9°C (28.6°C) [09:17:24.677][D][short_cycle:119]: Defrost cycle finished. Updating last_defrost timestamp [09:18:24.682][D][short_cycle:074]: Zone: 1: High Delta T detected (1.6°C). Starting timer. [09:19:44.437][D][auto_adaptive:449]: [*] Starting auto-adaptive cycle, z2 independent: 0, has_cooling: 1, cold factor: 0.38, min delta T: 2.00, max delta T: 6.50 [09:19:44.443][D][auto_adaptive:218]: Processing Zone 1: climate source: 2, Room=20.6, Target=20.8, Actual Feedtemp: 27.0, Return temp: 23.0, Outside: 5.0, Bias: 0.0, heating: 0, cooling: 0 [09:19:44.451][D][auto_adaptive:238]: Effective delta T: 2.91, cold factor: 0.38, dynamic min delta T: 2.75, error factor: 0.03, smart boost: 1.50, linear profile: 0 Verwarmen stopt om 09:19:51, start weer op 09:24:51 [09:20:54.703][W][short_cycle:078]: Short-cycle predicted! Increasing Feed temps to force a longer cycle. Current saved Z1 setpoin: 26.4° [09:20:54.708][D][short_cycle:090]: (Delta T) CMD: Increase Z1 Heat Flow to -> 25.4°C [09:20:56.139][W][ecodan.component:352]: Command timed out. Retrying (attempt 2/30)...[1] [09:21:24.715][D][short_cycle:074]: Zone: 1: High Delta T detected (1.1°C). Starting timer. [09:23:54.722][W][short_cycle:078]: Short-cycle predicted! Increasing Feed temps to force a longer cycle. Current saved Z1 setpoin: 26.4° [09:23:54.728][D][short_cycle:090]: (Delta T) CMD: Increase Z1 Heat Flow to -> 25.9°C [09:24:04.529][D][auto_adaptive:223]: Operation Mode Changed to heating: 0 -> 2 [09:24:04.533][D][auto_adaptive:449]: [*] Starting auto-adaptive cycle, z2 independent: 0, has_cooling: 1, cold factor: 0.45, min delta T: 2.00, max delta T: 6.50 [09:24:04.537][D][auto_adaptive:218]: Processing Zone 1: climate source: 2, Room=20.6, Target=20.8, Actual Feedtemp: 26.5, Return temp: 24.5, Outside: 4.0, Bias: 0.0, heating: 1, cooling: 0 [09:24:04.541][D][auto_adaptive:238]: Effective delta T: 3.06, cold factor: 0.45, dynamic min delta T: 2.91, error factor: 0.03, smart boost: 1.50, linear profile: 0 [09:24:04.545][D][auto_adaptive:300]: Z1 HEATING (boost adjustment): boost: 1.0°C, calcluated_flow: 27.60°C, actual_flow: 26.50°C [09:24:04.549][D][auto_adaptive:312]: Z1 HEATING (Delta T): calculated_flow: 27.60°C (boost: 0.0) [09:24:04.552][D][auto_adaptive:123]: CMD: Set Dependent Heat Flow -> 27.6°C (25.9°C) [09:24:44.440][D][auto_adaptive:449]: [*] Starting auto-adaptive cycle, z2 independent: 0, has_cooling: 1, cold factor: 0.45, min delta T: 2.00, max delta T: 6.50 [09:24:44.445][D][auto_adaptive:218]: Processing Zone 1: climate source: 2, Room=20.6, Target=20.8, Actual Feedtemp: 26.5, Return temp: 24.5, Outside: 4.0, Bias: 0.0, heating: 1, cooling: 0 [09:24:44.448][D][auto_adaptive:238]: Effective delta T: 3.06, cold factor: 0.45, dynamic min delta T: 2.91, error factor: 0.03, smart boost: 1.50, linear profile: 0 [09:24:44.452][D][auto_adaptive:312]: Z1 HEATING (Delta T): calculated_flow: 27.60°C (boost: 0.0) |
WP: ME PUZ-SHWM100YAA + ERSF-VM2E + OSO 300 Ltr
:strip_exif()/f/image/AJEZUrha7qFt5diSJoKrL4fy.jpg?f=fotoalbum_large)
:strip_exif()/f/image/YTo2aa9OGISJgkJ0iougIdtc.jpg?f=fotoalbum_large)
/f/image/KPZrWXm9VJpPOwZKe8QpF1cD.png?f=fotoalbum_large)
/f/image/GmmYBPzGllmEap4lDLSGGY86.png?f=fotoalbum_large)
/f/image/dhM0z1VWFUPusyrlLGGqNQUM.png?f=fotoalbum_large)
/f/image/IDBwFRpLYCTKuIsu7uK5LfEY.png?f=fotoalbum_large)
/f/image/wP1BCdEoJoqYCzjY2GmbUevy.png?f=fotoalbum_large)
:strip_exif()/f/image/CIDYKo0pdx16lcxpPh6pM4XQ.jpg?f=fotoalbum_large)
:strip_exif()/f/image/f3mCPdW3E9uqhjQ9GzhcmQ9I.jpg?f=fotoalbum_large)
/f/image/r96OwHFWrlNncbVeEllnnInQ.png?f=fotoalbum_large)
:strip_exif()/f/image/Y5ogAehG5gbzdAOZbIWhLwpZ.png?f=user_large)
:strip_exif()/f/image/V1Jr5aytfSziAZu1s5v7iMQX.jpg?f=fotoalbum_large)
/f/image/wQxMXhueQXBXBy1AQdDyhjpw.png?f=fotoalbum_large)
/f/image/ijOawuiveSJiS3WElczTM5YJ.png?f=fotoalbum_large)
/f/image/tceymZ4cAnIrv7dE98vHQw0t.png?f=fotoalbum_large)
/f/image/aA7Kqw9waYM9q1D7Q9vZjcTB.png?f=fotoalbum_large)
/f/image/lx20HbFwJyZAPFI6rcYNQ6Mj.png?f=fotoalbum_large)
:strip_exif()/f/image/XSnaW5wxfPPNQvBjTqrOkQru.jpg?f=fotoalbum_large)
/f/image/Ctzr8036hkquVSR3pH7w2fvG.png?f=fotoalbum_large)
:strip_exif()/f/image/krcOI2I8sv6wtWkPJWcd3J3s.png?f=user_large)
:strip_exif()/f/image/WL24F8TIo4HnJjYXDGZDkJXe.png?f=user_large)
/f/image/UdIO9ImC39Hcj8uZAjWOyyxM.png?f=fotoalbum_large)
:strip_exif()/f/image/8M44UT0HIN1JU1am2PiWVoQf.png?f=user_large)
/f/image/UxItnTmutY1qaXX7eoZIefQT.png?f=fotoalbum_large)
:strip_exif()/f/image/5W6fnmPfuADHmgO3bn1m4LjO.png?f=user_large)
/f/image/frPVE4ul5ftvZigmvxJebwgM.png?f=fotoalbum_large)
/f/image/cGDRalOFtfINgqERTZltzG1M.png?f=fotoalbum_large)
:strip_exif()/f/image/ejYTN2vx1kfylgbjXLlthVI0.jpg?f=fotoalbum_large)
/f/image/3ZXakUxLopCrJOxPAioIDSzN.png?f=fotoalbum_large)
:strip_exif()/f/image/Vt386uU0NBv6TFxd9rIubGeM.jpg?f=fotoalbum_large)
:strip_exif()/f/image/RPuV99zs39iFJyEFxxdziR5a.jpg?f=fotoalbum_large)
/f/image/6CsUybcsY8kqGuN4nNblPWwV.png?f=fotoalbum_large)
/f/image/kuBiGZQLO7KkBT0NaW9VsjDn.png?f=fotoalbum_large)
/f/image/t5gXHuWsCadDzu3mI1RooaWX.png?f=fotoalbum_large)
/f/image/tUrppWax10meXo2Vc55DKbUY.png?f=fotoalbum_large)