Eenvoudig + Goedkoop Mitsubishi Warmtepomp uitlezen/besturen met een ESP32
Ik denk dat dat niet alles zegt. Misschien komt het wel door koelen met een te hoge vaste Ta in de zomer.xoror schreef op vrijdag 21 november 2025 @ 14:14:
[...]
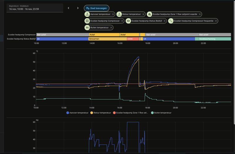
Maar kijk even afgelopen 24h naar je compressor frequentie? Dat moet genoeg vertellen ?
Op dit soort dagen met meer warmtevraag heeft elk systeem minder starts.
WP: Mitsubishi Electric SUZ-SWM80VA2 + ERSD-VM2D. PV 3330 Wp. Huis 1931, gasloos sinds jan '24.
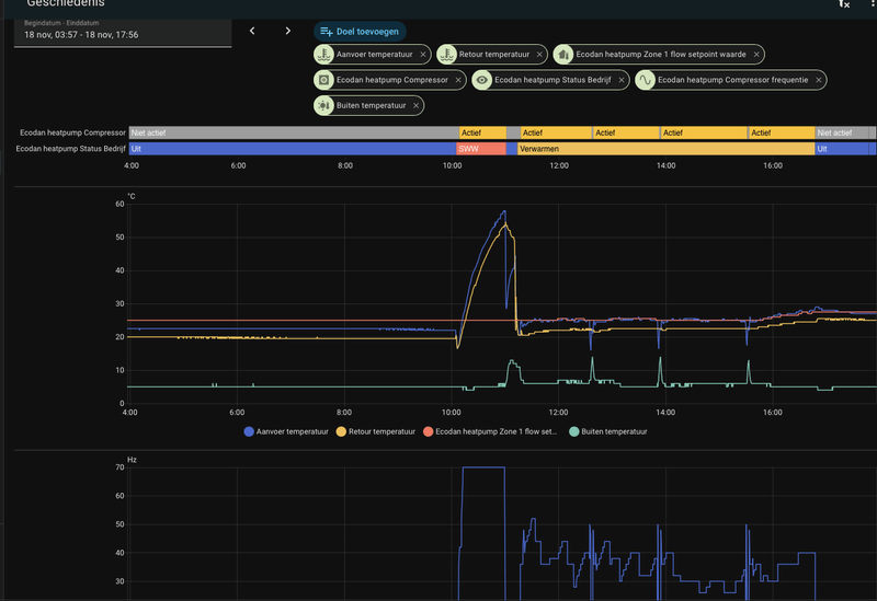
Edit: komt overeen met de defrost cycles:
[ Voor 35% gewijzigd door stijn14 op 21-11-2025 14:37 ]
Ik heb de SUZSWM60, en geen Melcloud adapter er meer aan gekoppeld.xoror schreef op vrijdag 21 november 2025 @ 14:42:
@Mooper vragen over esp in mijn topic.
Maar sommige suz geven die data niet. Of je heb nog een melcloud slave eraan, dan halen we die gegevens ook niet op.
De laatste 4x uit is niet door defrost toch?stijn14 schreef op vrijdag 21 november 2025 @ 14:36:
@xoror Zit een naregeling op, slaapkamers staan dicht omdat daar geen warmtevraag is. Benedenverdieping staat open plus 1 slaapkamer en badkamer. En genoeg afgifte aan de delta T te zien. Het is vooral bijzonder dat deze na een tijdje draaien aan/uit/aan gaat in korte tijd. (volgensmij is dat laatste het gevolg van de defrost cycles)
Edit: komt overeen met de defrost cycles:
[Afbeelding]
WP: Mitsubishi Electric SUZ-SWM80VA2 + ERSD-VM2D. PV 3330 Wp. Huis 1931, gasloos sinds jan '24.
@Mooper Bepaalde data worden niet opgehaald in proxy. Dan is de melcloud adapter de baas zeg maar, en we luisteren passief mee. Melcloud vraagt geen service codes op. Als je geluk heb en een recentere ftc7 heb, krijg je die data buiten de service code om.
Eenvoudig + Goedkoop Mitsubishi Warmtepomp uitlezen/besturen met een ESP32
@xoror Dat zou de naregeling kunnen zijn, het is gemeld dus we gaan het meemaken.
Draai uren resette zich niet bij mij. Start stops wel.xoror schreef op vrijdag 21 november 2025 @ 14:14:
[...]
Dat zou ik ook zeggen als ik de installateur zou zijn van z'n systeem.![]()
Best knap dat je dit voor elkaar krijgt in 6 maanden. 21 starts per uur, dat is elke 2.8 minuut een start (!) Dat is krankzinnig.
Je hoeft mij niet te geloven, maar kijk eens bijv bij de importeur
https://alklima.nl/librar...udsdocument-Ecodan-NL.pdf pagina 4, bij ID 003
of de service manual
[Afbeelding]
Maar kijk even afgelopen 24h naar je compressor frequentie? Dat moet genoeg vertellen ?
Enige wat ik kan bedenken is dat je een oude unit heb gekregen, die al zoveel starts had. Als je dan alleen de buiten unit vervangt, worden de starts niet gereset. @Breud Ja toch? bij jou staan nog de oude erin ? Was dat voor zowel bedrijfsuren als compressor starts ? Ik zou verwachten dat de compressor starts wel actueel is, omdat die wordt bij gehouden op de buiten unit.
Maar of je daar nou blij van wordt... Ik zou dus even verder onderzoeken, dit is echt niet goed.
Bij mij start de teller op 2 en volgens mijn eigen berekening kom ik op 249 start stops nu uit. Dat is 0,70 stop per draai uur
WP: ZCR-80YA-300 / RST30C-VM2ED + PUHZ-SHW80YAA PV: 4350 WP
Misschien een soort health thermometer maken met de verhouding van bedrijfsuren en compressor starts, iets van groen, oranje, rood oid
[ Voor 32% gewijzigd door xoror op 21-11-2025 15:25 ]
Eenvoudig + Goedkoop Mitsubishi Warmtepomp uitlezen/besturen met een ESP32
Bedrijfsuren 16702 h
Compressor Starts 18600
(1,11 per uur gemiddeld.)
07B2 - http://pvoutput.org/list.jsp?userid=22724 [Zonneboiler + 38 zonnepanelen, Warmtepomp 11.2 Ecodan. Home-Assistant].
Als je koelvloeistoffen wil zien moet je even tijdelijk melcloud ontkoppelen.Mooper schreef op vrijdag 21 november 2025 @ 14:46:
[...]
Ik heb de SUZSWM60, en geen Melcloud adapter er meer aan gekoppeld.
Bijv voor een dagje, en dan kan je alle data in detail kijken om te zien waarom het zo gek draait bij jou.
Altijd eerst spanningsloos maken voor je melcloud adapter aansluit/af koppelt. De esp ziet na max 2m dat er geen melcloud aan hangt, en gaat dan over op stand alone mode.
Eenvoudig + Goedkoop Mitsubishi Warmtepomp uitlezen/besturen met een ESP32
Ik heb geen MELcloud adapter er meer aanhangen. Wel pas sinds gisterenavond, dus wellicht nog even geduld hebben.xoror schreef op vrijdag 21 november 2025 @ 15:55:
[...]
Als je koelvloeistoffen wil zien moet je even tijdelijk melcloud ontkoppelen.
Bijv voor een dagje, en dan kan je alle data in detail kijken om te zien waarom het zo gek draait bij jou.
Altijd eerst spanningsloos maken voor je melcloud adapter aansluit/af koppelt. De esp ziet na max 2m dat er geen melcloud aan hangt, en gaat dan over op stand alone mode.
Eenvoudig + Goedkoop Mitsubishi Warmtepomp uitlezen/besturen met een ESP32
[11:33:44.544][D][auto_adaptive:108]: Processing Zone 1: Room=0.0, Target=20.5, Actual Feedtemp: 38.0, Return temp: 35.5, Outside=3.0, Bias=0.0, heating: 1, cooling: 0
Room =0.0, klopt dit wel? Volgens mij zou hier 20.3 moeten staan (huidige kamer temp)
Auto-Adaptief: Terugkoppeling Huidige Kamertemperatuur z1 = 20.3
WP: PUD-SWM80YAA + EHSD-VM2D, ESP met MQTT Domoticz
[ Voor 11% gewijzigd door xoror op 22-11-2025 11:51 ]
Eenvoudig + Goedkoop Mitsubishi Warmtepomp uitlezen/besturen met een ESP32
>= 5 graden; bias 0
>= 2 en < 5; bias 0,4
> 0 en < 2 graden; bias 0,5
< 0 graden; bias 0,8
wilde even checken of andere mensen hun bias weersafhankelijk hebben ingeregeld. Zo ja, hoe zij het doen?
Edit: reden om dit te doen was de koude temperaturen van vannacht. Volgens AA werd bij een bias van 0 'slechts' 26,5 graden Ta berekend. Warmtepomp heeft hele nacht gedraaid, maar het huis koelde desondanks af.
Nadat ik de bias weer had verhoogd naar 0,8 (bij Ta 28) was de woonkamer relatief snel weer op temperatuur.
De kou hakt er overigens wel in qua verbruik. Dagstand reeds 15kWH (en counting).
[ Voor 40% gewijzigd door Breud op 22-11-2025 12:42 ]
WP: ZCR-80YA-300 / RST30C-VM2ED + PUHZ-SHW80YAA PV: 4350 WP
moet je even in simulator kijken
[ Voor 28% gewijzigd door xoror op 22-11-2025 12:42 ]
Eenvoudig + Goedkoop Mitsubishi Warmtepomp uitlezen/besturen met een ESP32
staat al UHF*xoror schreef op zaterdag 22 november 2025 @ 12:42:
@Breud moet je niet gewoon profiel hoger?
moet je even in simulator kijken
Zou het nog hoger moeten ja?
WP: ZCR-80YA-300 / RST30C-VM2ED + PUHZ-SHW80YAA PV: 4350 WP
Ja vergelijk de Ta met bias correctie tegen ufh* of misschien hybridBreud schreef op zaterdag 22 november 2025 @ 12:43:
[...]
staat al UHF*
Zou het nog hoger moeten ja?
Ik denk dat die beter is voor jouw stookgedrag dan. Let niet teveel op term ufh of hybrid. Je moet een profiel kiezen die past bij het comfort wat je zoekt.
Ufh* reageert wat feller, en aan je bias te zien zoek je dat.
Als het profiel niet past, maak dan zelf een profiel en stel dat voor, misschien missen we nog een profiel ergens.
Het idee is dat je niet zelf met de bias in de weer moet, tenzij je wil bijsturen
Ik denk dat UFH ook wel net te conservatief is, ik zal nog even kijken naar de settings of ik hem wat feller kan laten reageren onder 5c
[ Voor 28% gewijzigd door xoror op 22-11-2025 12:53 ]
Eenvoudig + Goedkoop Mitsubishi Warmtepomp uitlezen/besturen met een ESP32
er staan parameters voor max delta t en max error.
Alleen deze parameters heb ik niet in Ha, ook niet in ecodan-heatpump.local.
Moet ik dan wel rekening houden met deze parameters? Ze lijken de Ta wel te beïnvloeden.
WP: ZCR-80YA-300 / RST30C-VM2ED + PUHZ-SHW80YAA PV: 4350 WP
Dus als je zelf aan sleutelt maak je een nieuw profile. Moet je dan even voorstellen als het goed werkt.
Als je UFH neemt, en je verlaagd max error range, dan zie je dat hij feller reageert bijv. Probeer dus 2.0 of 1.75, doet dat niet wat je wil met de koude temps?
Dit zijn de defaults: https://github.com/gekkek...imizer/optimizer.cpp#L293
edit:
@Breud
Probeer
max delta T: 6.5
Max error range: 2.0
Reageert dat snel genoeg? En blijft hij nog goed boven 5c?
[ Voor 35% gewijzigd door xoror op 22-11-2025 13:18 ]
Eenvoudig + Goedkoop Mitsubishi Warmtepomp uitlezen/besturen met een ESP32
Probeer deze eens? https://github.com/gekkek...eleases/tag/2025-11-22.01
Simulator is ook aangepast. UFH voor mij was ook net-net okay, dus ik heb hem iets aggresiever gemaakt.
Eenvoudig + Goedkoop Mitsubishi Warmtepomp uitlezen/besturen met een ESP32
Ik heb nog even lopen tweaken, de vorige settings waren zo te zien nog niet agressief genoeg naarmate het kouder werd. Dus nu de cold factor demping eraf gehaald. Laat deze vannacht draaien en kijk hoe dat gaat.
Iedereen die verder AA draait wordt ook aangemoedigd om deze te installeren
[ Voor 16% gewijzigd door xoror op 22-11-2025 17:45 ]
Eenvoudig + Goedkoop Mitsubishi Warmtepomp uitlezen/besturen met een ESP32
Verder draagt de kou nu meer bij aan de Ta. Dat is generiek voor alle profielen. Vanaf 5c naar -5c gaat de factor omhoog, en zorgt dan voor een hogere Ta. Ik heb de nieuwe settings al een paar uur draaiend en het houd kamer goed op temp. Ik was te mild hiervoor bij koude temp denk ik achteraf.
zie simulator:
https://gekkekoe.github.i...hp/auto-adaptive-sim.html
Probeer het vooral eerst uit voor je allemaal bias instelt.
@ricvee Nee, dat kan helaas niet, gewoon zoals voorheen. http://esp ip en ota daar uploaden. Indien het goed draait bij iedereen kunnen we het releasen. Mogelijk moeten we nog wat meer tweaken.
Dus ook gebruikers van andere profielen, kijk wat er evt nog beter kan/mag
[ Voor 20% gewijzigd door xoror op 22-11-2025 19:57 ]
Eenvoudig + Goedkoop Mitsubishi Warmtepomp uitlezen/besturen met een ESP32
/f/image/Bcw5AKLxEIlFW21jadVNjmAp.png?f=fotoalbum_large)
25,4 graden is nog steeds erg laag voor mijn gevoel
Profiel UFH*
[ Voor 8% gewijzigd door Breud op 22-11-2025 20:06 ]
WP: ZCR-80YA-300 / RST30C-VM2ED + PUHZ-SHW80YAA PV: 4350 WP
Dat komt omdat je 0.3c binnen setpoint zit, dan gaan we rustiger aan doen. Ik zit er nog aan te denken om deze relax grens aan te passen per profiel. 0.3c voor vloer verwarming is best nog wel wat, daar zou je op 0.2c rustiger aan kunnen doen.
Je return temp is geen 22c bij 21.3 retour bij -5c buiten ;-) Denk maar meer aan 24 - 26.
Mijn huidige temp is : 21.7
return temp: 24c
buiten temp: 1c
Simuleer dus vooral wat je nu ziet, de rest schaalt mee, of tweaken we als we een keer -5 hebben.
[ Voor 19% gewijzigd door xoror op 22-11-2025 20:14 ]
Eenvoudig + Goedkoop Mitsubishi Warmtepomp uitlezen/besturen met een ESP32
In mijn installatie begint de retour vaak op 22 graden bij start van de verwarmingsrun. En loopt dan geleidelijk op naar 24,5 tijdens het einde van de run
WP: ZCR-80YA-300 / RST30C-VM2ED + PUHZ-SHW80YAA PV: 4350 WP
Als je start begin je bij 22c, maar je bent continu aan het stoken, je retour gaat omhoog als er warmte is opgenomen. Met delta T gaan we niet meteen naar max. Het weer is niet opeens -5c maar wordt dat geleidelijk.
Je thermostaat stopt bij 21.5. Maar gaat pas bij 21.3 aan. Lijk me prima.
Dus 25c invullen als retour.Dan ga je richting 28-29c
Lijk me niet onredelijk voor -5 buiten. Wat had je voorheen als WAR bij -5. of -10?
Maar ik zou vooral simuleren wat je nu ziet, de rest schaalt mee
[ Voor 31% gewijzigd door xoror op 22-11-2025 20:48 ]
Eenvoudig + Goedkoop Mitsubishi Warmtepomp uitlezen/besturen met een ESP32
Vannacht leek het al wat beter gegaan. Er ging gemiddeld zo’n 28,5 graden de vloer in, met een return tussen de 22 en 24,5 (op moment van schrijven) Wel hele nacht gedraaid en woonkamer ging van 21,1 naar 21,3. Dus heb nig even door te verwarmen. Verbruik ongeveer 10kWh tot nu toe
Dagverbruik gisteren zat op 18,5kWh met 75,5kWh opwek. Benieuwd waar jij op zit met zo’n koude dag.
[ Voor 32% gewijzigd door Breud op 23-11-2025 07:48 ]
WP: ZCR-80YA-300 / RST30C-VM2ED + PUHZ-SHW80YAA PV: 4350 WP
Ik denk dat ufh settings bijna goed zijn. Had je ufh of ufh* gebruikt met laatste versie? Maar mooi dat het redelijk goed ging
Bij mij ging 28 en soms 28.5 erin en 24 retour. Ik denk dat de kou nog een klein beetje harder mee mag tellen. Alhoewel het bij jou wel omhoog ging. Ik werd nog in de weg gezeten door sww. Plus ik verwarm boven ook tot 20.5c. Dat zal het verschil wel zijn gok ik. Oh joh mijn flowrate is 22L/m met alles open, dat maakt dat ik 0.5c lager gemiddeld draai denk ik.
Ik ga nog even tweaken, maar denk dat we er bijna zijn. Ik denk ook dat mijn woning iets meer verlies oppervlakte heeft
teller vandaag staat op 10.1 kWh
Hoe ging het bij anderen net AA?
[ Voor 19% gewijzigd door xoror op 23-11-2025 08:30 ]
Eenvoudig + Goedkoop Mitsubishi Warmtepomp uitlezen/besturen met een ESP32
Met 35,29 verbruik, 149,32 opgewekt (cop 4,23); blij mee voor een oud huis met ufh+rad.Hoe ging het bij anderen net AA?
Ik gebruik UFH als type.
Vwb defrosts valt het mee: 2 stuks vandaag, gisteren iets meer
Zie alleen soms een poosje dat de compressor frequentie schommelt tussen bijv 62hz, 58hz en 54hz. Na enige tijd stabiliseert dit weer.
Herkent iemand dit?
Wat betreft compressor schommeling, zat je toen op 0.3 van je setpoint ? Dat laatste is ws met de pre-release hieronder minder/weg
Laatste tweaks voor AA
https://github.com/gekkek...eleases/tag/2025-11-25.02
- Ik het rustiger aan doen op 0.3c van setpoint verwijderd. Het was al impliciet gemodelleerd in de cold factor, deden we anders dubbel
- simulator aangepast en toont nu ook output kW als je flowrate invoert, zo kan je zien wat je settings doen met de output
https://gekkekoe.github.i...hp/auto-adaptive-sim.html
[ Voor 17% gewijzigd door xoror op 23-11-2025 10:10 ]
Eenvoudig + Goedkoop Mitsubishi Warmtepomp uitlezen/besturen met een ESP32
Uhf*, maar wel gecorrigeerd met een bias van 0,5xoror schreef op zondag 23 november 2025 @ 08:16:
@Breud 29.1 verbruik bij 128.2 opgewekt (COP 4.4)
Ik denk dat ufh settings bijna goed zijn. Had je ufh of ufh* gebruikt met laatste versie? Maar mooi dat het redelijk goed ging
Bij mij ging 28 en soms 28.5 erin en 24 retour. Ik denk dat de kou nog een klein beetje harder mee mag tellen. Alhoewel het bij jou wel omhoog ging. Ik werd nog in de weg gezeten door sww. Plus ik verwarm boven ook tot 20.5c. Dat zal het verschil wel zijn gok ik. Oh joh mijn flowrate is 22L/m met alles open, dat maakt dat ik 0.5c lager gemiddeld draai denk ik.
Ik ga nog even tweaken, maar denk dat we er bijna zijn. Ik denk ook dat mijn woning iets meer verlies oppervlakte heeft
teller vandaag staat op 10.1 kWh
Hoe ging het bij anderen net AA?
Vwrschil zit de k ik voornamelijk in de woonkamer, die 0,5 extra setpoint bij jou. Ik denk dat voor onze woning dat veel extra verbruik zou betekenen.
Wij hebben hier ook best wel wat warmteverliezen. Op het zuiden hebben wij op alle verdiepingen grote raampartijen en een schuifpui. hr++ beglazing maar geeft helaas toch wel de nodige koudeval.
Ook de slaapkamer van onze dochter op het noorden is erg koud. Heeft platdak erboven en beneden haar is de onverwarmde garage. Die slaapkamer voelt altijd erg fris aan.
Ik verwarm hier de woonkamer (21,5) en kelder (21, alleen tijdens werktijden). Boven verwarm ik momenteel ook. Badkamers 20, al komt 1 badkamer altijd heel slecht op temperatuur. Ruimte is denk ik te klein voor vloerverwarming en daar hadden we eigenlijk een electrische radiator moeten laten ophangen. De slaapkamers verwarmen we bij tot 18 graden. We vinden het wel lekker om fris te kunnen slapen.
Woonkamer is inmiddels op temperatuur weer. Zal straks wel weer aanspringen :-)
Edit: wat foto’s ter visual van de zuid kant. Het tweede huis van links is de onze
:strip_exif()/f/image/vImzjHz9GbbymodYYORocgNd.jpg?f=fotoalbum_large)
[ Voor 17% gewijzigd door Breud op 23-11-2025 10:34 ]
WP: ZCR-80YA-300 / RST30C-VM2ED + PUHZ-SHW80YAA PV: 4350 WP
Als UFH* nu op temp is, en uit gaat, dan is het misschien net te aggressief. Ideaal laat je het de hele dag door draaien net onder setpoint. Ik zou dus ufh* zonder bias proberen, en dan hele dag door laten draaien.
probeer sowieso de laatste even, is makkelijker vergelijken
[ Voor 18% gewijzigd door xoror op 23-11-2025 10:30 ]
Eenvoudig + Goedkoop Mitsubishi Warmtepomp uitlezen/besturen met een ESP32
Ik zal de pre-release proberen en kijken of dat inderdaad helpt.
Hij koelde vannacht een halve graad af.
Bij de volgende keer koud weer zal ik UFH* of hybrid eens proberen, maar dit kan ook die Mitsubishi draadloze thermostaat liggen; die toont de temperatuur per 0,5 graden.
Volgend jaar op zoek naar een vervanger, die niet zo afwijkt.
xoror schreef op zondag 23 november 2025 @ 10:10:
@Nakedape22o2Hield hij het huis goed op temp ?
Wat betreft compressor schommeling, zat je toen op 0.3 van je setpoint ? Dat laatste is ws met de pre-release hieronder minder/weg
Ik heb dat nu weggelaten, is niet echt nodig bij nader inzien.
Eenvoudig + Goedkoop Mitsubishi Warmtepomp uitlezen/besturen met een ESP32
Wij hebben helaas nooit een warmteverlies berekening gezien of gekregen. In eerste instantie werd een 14kW pomp geïnstalleerd, daarna vervangen door een 8kW. Lijkt zich met deze buiten temperaturen nog goed te houden.xoror schreef op zondag 23 november 2025 @ 10:27:
@Breud
Als UFH* nu op temp is, en uit gaat, dan is het misschien net te aggressief. Ideaal laat je het de hele dag door draaien net onder setpoint. Ik zou dus ufh* zonder bias proberen, en dan hele dag door laten draaien
Is de hele dag door draaien niet funest voor je verbruik? Dan zou ik makkelijk op 25kwH electra verbruik komen. Das toch aanzienlijk :-)
WP: ZCR-80YA-300 / RST30C-VM2ED + PUHZ-SHW80YAA PV: 4350 WP
Dus als je retour 24 is, dan is je Ta nog maar (24+2.25) 26.2. Afhankelijk van je COP is dat als het goed is minder (veel minder) opname. Dan zou je het moeten vergelijken met veel vermogen opwarmen en dan stoppen, en dan weer later oppakken.
Ik zou het gewoon proberen? Is natuurlijk meer comfort als het continu op temp is. Bij mij was het om het even, scheelde nauwelijks.
Ik heb de boel hier teveel met testjes laten afkoelen, dus ik stook nu wel harder. Bijna 7.5kW continu. Verbruik is dan hoog, z'n 1.5kW (woonkamer 21.2, dus relatief grote fout tov 22)
Maar als ik hem alleen op temp hoef te houden is dat meestal 4 a 5kW tegen COP van 4-5 is dat rond 1kW of minder.
Eenvoudig + Goedkoop Mitsubishi Warmtepomp uitlezen/besturen met een ESP32
Kleine correctie, jouw Zubadan levert met gemak 10 kW bij -10Breud schreef op zondag 23 november 2025 @ 11:33:
[...]
Wij hebben helaas nooit een warmteverlies berekening gezien of gekregen. In eerste instantie werd een 14kW pomp geïnstalleerd, daarna vervangen door een 8kW. Lijkt zich met deze buiten temperaturen nog goed te houden.
Is de hele dag door draaien niet funest voor je verbruik? Dan zou ik makkelijk op 25kwH electra verbruik komen. Das toch aanzienlijk :-)
En wat Xoror zegt, het aantal draaiuren is zeker geen maatstaf voor het totale energieverbruik. Stel dat jouw huis 100 kWh warmteverlies heeft op een dag, dan kun je er voor kiezen om 10 uur op 10kW te stoken met een COP van 4, of 20 uur op 5 kW met een COP van 5. In het eerste geval is je energieverbruik 25 kWh, in het tweede geval 20 kWh, dus zuiniger.
WP: ME PUHZ-SW100YAA + EHSC-VM2D + HTWBOI-300 || AC: MHI SRK/C 50 ZS-W + MHI SRK/C 35 ZS-W || PV: 10.4 kWp ZO/ZW + Enphase IQ8+ || MV: Itho Daalderop CVE-S Optima Inside CO2
Ik heb de "Min. Heating Flow Temperature" op 29 graden staan en dit zie ik soms ook terug komen in de Feed temp. Helaas zakt dit weer helemaal in als de defrost aan slaat en dan zakt de flow temp naar 17,5 graden. Als ik de Min. Heating hoger zet, dan blijft de flow hangen bij 29 graden. Ik krijg het idee dat hij het water niet warmer krijgt. De flow rate staat op de warmtepomp op stand 5 en is volgens de module 13 liter per minuut. De vloer is volgens de warmtecamera ongeveer 22 graden.
Weet iemand in welke richting ik moet zoeken om de temperatuur omhoog te krijgen?
Op de flow heb ik uiteraard geen invloed op tijdens een defrost.
Welke unit heb je precies ? en waarmee verwarmde je voor AA ?
Eenvoudig + Goedkoop Mitsubishi Warmtepomp uitlezen/besturen met een ESP32
Ik ben zojuist van hybrid* weer teruggegaan naar ufh*,met een bias automation voor als de kamertemp te ver onder het setpoint ligt.
Lijkt tot nu super te werken. Hij accellereert lekker door.
WP: PUD-SWM80YAA + EHSD-VM2D, ESP met MQTT Domoticz
Ik had gisteren weer dat de thermostaat naar 8 graden ging n en het gebeurde precies wanneer de Ecodan thermostaat firmware update. Kan het wellicht een bug zijn in de thermostat software?xoror schreef op maandag 17 november 2025 @ 21:54:
@Quitoo Dat is een afgifte probleem. Hij boost omdat je tegen pendel grens aan zit. Dus wp kan zijn min vermogen niet kwijt. Als je het uitzet pendelt hij. Je moet wel zorgen dat voldoende afgifte heb.
Dus zorgen dat alle groepen open laten. Na-regeling uit, of zodaning inrichten dat beneden altijd open is (grootse zone) en je min vermogen kan opnemen.
Wat is je flow rate verder en plot evt een grafiek van de estimated output
Wat voor thermostaat gebruik je? en hoe heb je de feedback loop (Stap 2+3 ingeregeld)
plot ook binary_sensor.ecodan_heatpump_short_cycle_predictive_boost_active dan kan je zien dat hij de Ta heeft verhoogd.
De esp zet nooit uit zichzelf setpoint van kamer, dus iets anders heeft dat gedaan. Heb je wellicht thermostaat off gedaan ?
Dus wat voor unit heb je, en hoe is het ingeregeld. Wat draaide je hiervoor ? Want dan had je dit probleem ook.
WP: SUZ-SWM40VA + EHST20D-VM2DR1 PV:9360WP
Eenvoudig + Goedkoop Mitsubishi Warmtepomp uitlezen/besturen met een ESP32
Ik heb de EHST20D-VM2C binnenunit, met de PUHZ-SW75VHA buitenunit hier staan. Dit wordt mijn 3e winter hier en eigenlijk vanaf het begin is het al gedoe met het verwarmen. Het bouwbedrijf stuurde iedere keer iemand langs, die de situatie niet wisten te verbeteren. Inmiddels ben ik dat zat en ga ik zelf een poging doen om het goed te krijgen. De problemen komen dus zeker niet door de module of door auto adaptive. Daar ben ik zeer blij mee, ik probeer alleen nog te achterhalen hoe het allemaal werkt.xoror schreef op zondag 23 november 2025 @ 12:33:
@HielkeJ profiel hoger hoger kiezen ? of bias van 0.5 a 1.0 instellen ? kijk op de simulator welke Ta er dan uit komt.
Op de flow heb ik uiteraard geen invloed op tijdens een defrost.
Welke unit heb je precies ? en waarmee verwarmde je voor AA ?
Ik heb de simulator een keer ingevuld en dan kom ik hier op uit. Ik snap eigenlijk nog niet waar ik nu naar kijk.
/f/image/fDUH1qqXaM8Drkh8q8yav62I.png?f=fotoalbum_large)
Ik heb de setpoint een keer hoger gezet. Kijken of dat iets uitmaakt. Ik had eigenlijk verwacht dat als ik de minimale waarde omhoog zou zetten, hij gewoon warmer water door de leidingen zou doen. Maar blijkbaar is dat weer te simpel gedacht.
07B2 - http://pvoutput.org/list.jsp?userid=22724 [Zonneboiler + 38 zonnepanelen, Warmtepomp 11.2 Ecodan. Home-Assistant].
Een warmtepomp is gemaakt om 24/7 te draaien… 25kWh is niet extreem, heb ze ook wel van 40 gezien in ons vorige huis (achteraf klopte er daar weinig van overigens).Breud schreef op zondag 23 november 2025 @ 11:33:
[...]
Is de hele dag door draaien niet funest voor je verbruik? Dan zou ik makkelijk op 25kwH electra verbruik komen. Das toch aanzienlijk :-)
25kWh is ongeveer 2,5m3 gas. Tegen COP 4 is dat 100kWh thermische: 10m3 gas.
Het is een schijntje, je verbruik met 25kWh op dagen als deze.
KISS | Huis: A++++ | Zon: SolarEdge 10k Homehub, 13kWp, 19,4kWh accu’s, One Pro EV Charger | MV: DucoBox Focus | Warmtepomp: ME Ecodan SW75YAA met EHST20D | Tuin: natuurinclusief | Auto: Audi Q4 etron
Hehe, true. Toch blijf ik druk ermee om onder de 10kWh per dag te blijven voor boven de 0c.Miezie schreef op zondag 23 november 2025 @ 18:31:
[...]
Een warmtepomp is gemaakt om 24/7 te draaien… 25kWh is niet extreem, heb ze ook wel van 40 gezien in ons vorige huis (achteraf klopte er daar weinig van overigens).
25kWh is ongeveer 2,5m3 gas. Tegen COP 4 is dat 100kWh thermische: 10m3 gas.
Het is een schijntje, je verbruik met 25kWh op dagen als deze.
Niet om kosten te besparen, maar simpelweg omdat ik van efficiëntie houd.
WP: ME SUZ-SWM80VA + ERST20D-VM2D || PV: 12.000Wp || Batterij: SigenStor 12kW + 24kWh || A++++ 151m2 570m3 op water || WTW: Itho Daalderop HRU 350 ECO || Auto: Leapmotor B10 Design Pro Max 67,1 kWh
Boven is wel wat meer afgekoeld , maar dat verwarmd straks wel weer bij als de thermostaat beneden aanspringt. We hebben master/master maar met de internet thermostaten simuleer ik master/slave via hone assistant.
Dat werkt erg goed naar mijn mening. Daarmee staat het dagverbruik nog maar op slechts 12 kWh.
Ik orobeer altijd zo zuinig mogelijk te verwarmen, zonder teveel op comfort in te hoeven leveren
[ Voor 10% gewijzigd door Breud op 23-11-2025 18:47 ]
WP: ZCR-80YA-300 / RST30C-VM2ED + PUHZ-SHW80YAA PV: 4350 WP
De simulator laat zien welke aanvoer temp gekozen wordt gegeven
- reotur temp
- je gewenste kamer tem
- de huidige temp
- het weer
Als je ziet welke retour eruit komt, kan je profielen switchen om te kijken welke best bij jou past. Je moet dus wel een beetje weten hoeveel warmte je nodig heb. Maar zo te zien nieuwbouw 3 jaar, dus ws heb je UFH nodig.
Aan de hand van je gegevens zit je 1c af van je gewenste temperatuur, voor verwarming is dat fors. Hij wil nu 28.5c kiezen. Onder normale omstandigheden zou dat ok zijn, maar jouw woning is afgekoeld dus moet je het opstoken.
Vul een bias van 0.5c of 1.0c in. Maar ik zie dat je flow rate maar 13l/m is, dat is veel te weinig voor een sw75 icm vloerverwarming (ik heb hem zelf ook). Heb je pomp stand op 5 staan ? De esp geeft dat ook weer. Je moet als je vloerverwarming heb flow rate omhoog krijgen.
Omdat je z'n lage flowrate heb, zie je dat je relatief weinig output aan kW. Daaardoor zal je hoger met de flow temp moeten zitten. Maar check even flow rate pompstand en zorg dat die op de hoogste stand staat en kijk dan wat de flow rate is
@Bschnitz @Breud Ja, eens. maar als je nog kan salderen, lekker alles zelf opmaken, lekker op comfort stoken dus. Volgend jaar kijken we wel of het goedkoper kan. Alhoewel ik afgelopen jaar (2024) 2500kWh aan stook kosten had voor verwarmen en 1000 kWh voor koelen. Dus ik kan het wel zuinig
Alhoewel dat nog 500/39 = 12.8 kWh per dag nog gemiddeld voor dit jaar. Maar we zullen ws ook nog zachte dagen krijgen.
[ Voor 19% gewijzigd door xoror op 23-11-2025 19:03 ]
Eenvoudig + Goedkoop Mitsubishi Warmtepomp uitlezen/besturen met een ESP32
Ergo: de hele keet warm houden kost niet veel extra/kan zelfs voordeliger zijn want je hebt meer afgifteoppervlak voor hetzelfde warmteverlies…
Doe er je voordeel mee in het kader van comfort…
KISS | Huis: A++++ | Zon: SolarEdge 10k Homehub, 13kWp, 19,4kWh accu’s, One Pro EV Charger | MV: DucoBox Focus | Warmtepomp: ME Ecodan SW75YAA met EHST20D | Tuin: natuurinclusief | Auto: Audi Q4 etron
Hier staat de jaarteller op 1900kwh voor verwarmen. Dat is wel met een te grote warmtepomp en nog relatief veel bouwvocht in huis tijdens het eerste stookseizoen
WP: ZCR-80YA-300 / RST30C-VM2ED + PUHZ-SHW80YAA PV: 4350 WP
Ik zit pas op 700kWh voor verwarming voor dit jaar. Maar dat is niet met 20/21c in de slaapkamers, dat is me al te warm 🫠. 18/19c en woonkamer 20/21c.Breud schreef op zondag 23 november 2025 @ 19:46:
Wij slapen niet lekker met 20/21 graden op de slaapkamers, dus we houden het daar koeler bewust.
Hier staat de jaarteller op 1900kwh voor verwarmen. Dat is wel met een te grote warmtepomp en nog relatief veel bouwvocht in huis tijdens het eerste stookseizoen
Maar mijn eerste jaar was ook veel meer, ik heb echt enorm veel kunnen doen door jullie allemaal.
De ESP van @xoror is ook echt key geweest voor mij om dingen in grip te krijgen, nogmaals dank hiervoor.
WP: ME SUZ-SWM80VA + ERST20D-VM2D || PV: 12.000Wp || Batterij: SigenStor 12kW + 24kWh || A++++ 151m2 570m3 op water || WTW: Itho Daalderop HRU 350 ECO || Auto: Leapmotor B10 Design Pro Max 67,1 kWh
Eenvoudig + Goedkoop Mitsubishi Warmtepomp uitlezen/besturen met een ESP32
KISS | Huis: A++++ | Zon: SolarEdge 10k Homehub, 13kWp, 19,4kWh accu’s, One Pro EV Charger | MV: DucoBox Focus | Warmtepomp: ME Ecodan SW75YAA met EHST20D | Tuin: natuurinclusief | Auto: Audi Q4 etron
xoror schreef op zondag 23 november 2025 @ 19:58:
stelletje ijsberen...
Ik had het in ons vorige huis standaard op 19 in de woonkamer… moet zeggen: ben blij dat ik dat heb laten varen.
KISS | Huis: A++++ | Zon: SolarEdge 10k Homehub, 13kWp, 19,4kWh accu’s, One Pro EV Charger | MV: DucoBox Focus | Warmtepomp: ME Ecodan SW75YAA met EHST20D | Tuin: natuurinclusief | Auto: Audi Q4 etron
Ik heb even gekeken, maar de pomp staat echt op 5. Ik kon de waarde in de esp niet vinden, maar op het display van de warmtepomp wel. Zowel warm water als verwarming staan daar op 5. Als ik het goed begrijp heeft het systeem nu teveel weerstand om het water kwijt te kunnen? Wat zou de flow rate moeten zijn? Zou het dan helpen als ik de verwarming voor alle ruimtes open zet? Of zijn er nog andere oplossingen?xoror schreef op zondag 23 november 2025 @ 18:48:
@HielkeJ
De simulator laat zien welke aanvoer temp gekozen wordt gegeven
- reotur temp
- je gewenste kamer tem
- de huidige temp
- het weer
Als je ziet welke retour eruit komt, kan je profielen switchen om te kijken welke best bij jou past. Je moet dus wel een beetje weten hoeveel warmte je nodig heb. Maar zo te zien nieuwbouw 3 jaar, dus ws heb je UFH nodig.
Aan de hand van je gegevens zit je 1c af van je gewenste temperatuur, voor verwarming is dat fors. Hij wil nu 28.5c kiezen. Onder normale omstandigheden zou dat ok zijn, maar jouw woning is afgekoeld dus moet je het opstoken.
Vul een bias van 0.5c of 1.0c in. Maar ik zie dat je flow rate maar 13l/m is, dat is veel te weinig voor een sw75 icm vloerverwarming (ik heb hem zelf ook). Heb je pomp stand op 5 staan ? De esp geeft dat ook weer. Je moet als je vloerverwarming heb flow rate omhoog krijgen.
Omdat je z'n lage flowrate heb, zie je dat je relatief weinig output aan kW. Daaardoor zal je hoger met de flow temp moeten zitten. Maar check even flow rate pompstand en zorg dat die op de hoogste stand staat en kijk dan wat de flow rate is
Ik heb vanmiddag ook een nieuwe thermostaat geinstalleerd en deze ingesteld op een hysteresis van 0,2 graden. Als het goed is, zorgt dit er voor dat de woning niet zover meer afkoelt.
De flow hangt van je leidingwerk af, of ze het verpruts hebben teveel knietjes of te dunne leidingen.
Ik haal met dezelfde unit (zelfde interne waterpomp) 21-22 l/m als alle groepen open staaan.
Heb je de flow getest als alle groepen openstaan? Een sw75 heeft wel min vermogen van 2.9kW, maar vaak hoger (is afhankelijk van Ta en weer). Dus als je niet teveel vloer verwarming beneden heb, en je gooit de boel boven dicht heb je ook issues met min vermogen
Je huis koelt alleen niet af als je min het warmte verlies toevoegt. Maar zet gewoon je thermostaten allemaal op demand, zodat er vraag is, en warm zoveel mogelijk op. Morgen is het ook warmer, maak daar gebruik van en buffer warmte in je woning. Iig in je vloerverwarming.
[ Voor 20% gewijzigd door xoror op 23-11-2025 22:17 ]
Eenvoudig + Goedkoop Mitsubishi Warmtepomp uitlezen/besturen met een ESP32
Ze hebben in september nog onderhoud gedaan en ik heb gezien dat ze het filter toen ook schoon hebben gemaakt. Daar zou het probleem dus niet moeten zitten.xoror schreef op zondag 23 november 2025 @ 22:16:
@HielkeJ Is je vuilfilter ooit schoongemaakt ? Komt er jaarlijks iemand onderhoud doen?
De flow hangt van je leidingwerk af, of ze het verpruts hebben teveel knietjes of te dunne leidingen.
Ik haal met dezelfde unit (zelfde interne waterpomp) 21-22 l/m als alle groepen open staaan.
Heb je de flow getest als alle groepen openstaan? Een sw75 heeft wel min vermogen van 2.9kW, maar vaak hoger (is afhankelijk van Ta en weer). Dus als je niet teveel vloer verwarming beneden heb, en je gooit de boel boven dicht heb je ook issues met min vermogen
Je huis koelt alleen niet af als je min het warmte verlies toevoegt. Maar zet gewoon je thermostaten allemaal op demand, zodat er vraag is, en warm zoveel mogelijk op. Morgen is het ook warmer, maak daar gebruik van en buffer warmte in je woning. Iig in je vloerverwarming.
Als het leidingwerk het probleem is, snap ik ook waarom de mensen van het bouwbedrijf het nooit goed hebben gekregen. Maar dat zullen ze natuurlijk nooit toegeven.
Het hele huis is voorzien van vloerverwarming. Ik zal alles eens open zetten en kijken wat de flow rate dan wordt. Bedankt voor de snelle reacties!
Eenvoudig + Goedkoop Mitsubishi Warmtepomp uitlezen/besturen met een ESP32
Je moet iets hogere Ta hanteren. Heb je zelf een idee welke Ta je huis bij dit weer nodig heb? Of welke Ta heb je al ge probeerd?
Je kan Vaste Ta gebruiken, en dan even spelen. Probbeer 27, 28 , 29 kijken waarmee je huis wel opwarmt.
Je moet 2 a 3 uur draaien ermee en kijken of je kamers warm worden of afkoelen. Indien afkoelen, probeer +1c erbij. Als je weet met welke Ta je huis warm blijft kan je dat gebruiken om het juiste profiel te kiezen.
Ik gok dat je iets van ufh* of hybrid/hybrid* nodig heb ivm je lage flow.
[ Voor 63% gewijzigd door xoror op 24-11-2025 10:02 ]
Eenvoudig + Goedkoop Mitsubishi Warmtepomp uitlezen/besturen met een ESP32
Zijn je vloerverwarming verdelers nageregeld? Dan zet ze eens allemaal open en kijk eens wat dat met je flow doet. Hoeveel mm buis is er bij jullie gebruikt?
WP: ZCR-80YA-300 / RST30C-VM2ED + PUHZ-SHW80YAA PV: 4350 WP
/f/image/AQopvc6LYlcHYH9c0BNzlZBz.png?f=fotoalbum_large)
De laatste tweaks zijn denk ik goed, bij mij draait het de laatste 2 dagen al lekker stabiel. Ik moet nog een keer sww -> verwarmen overgang testen om te kijken of de compressor stop wegblijft, maar dan kan de volgende de deur uit
Eenvoudig + Goedkoop Mitsubishi Warmtepomp uitlezen/besturen met een ESP32
:strip_exif()/f/image/GeFJKPhGY1B7arlr3I9EEDZJ.png?f=user_large)
hier een soort gelijk beeld. al ligt de aanvoer wel (structureel) hoger dan het ingestelde setpoint.
Ik merk ook bij mijn unit een compressor stop tussen de overgang van SWW naar verwarmen.
Dat is er software matig met de ESP toch niet uit te halen?
WP: ZCR-80YA-300 / RST30C-VM2ED + PUHZ-SHW80YAA PV: 4350 WP
Ik heb het al werkend, maar wil even paar keer werkend zien voor ik het release.
Jouw retour ligt wel laag en stijgt snel, dwz jij verwarmt 'minder' ruimtes gok ik zo. Bij mij zakt de retour vrijwel niet. Moet je testen voor de volgende keer, warmte bufferen voor een koude periode.
Eenvoudig + Goedkoop Mitsubishi Warmtepomp uitlezen/besturen met een ESP32
Als de woonkamer thermostaat inschakelt verwarm ik ook boven bij waar nodig, maar die slaapkamers worden vaak niet warmer dan 18/19 graden verwarmt.
Verwarm jij dan zoveel meer dat je retour structureel hoger ligt?
[ Voor 14% gewijzigd door Breud op 24-11-2025 16:01 ]
WP: ZCR-80YA-300 / RST30C-VM2ED + PUHZ-SHW80YAA PV: 4350 WP
Die koude kamer van je dochter, zou je dus mee moeten verwarmen, of meer flow daarheen zo dat die op temp komt/blijft. Maar daarvoor zou je dus meer continu moeten verwarmen, want als je wp uit staat, dan koelt de kamer van je dochter af.
Maar jij heb zowieso zubadan, die zijn beter met defrosts.
Vanuit efficientie, zou je eigenlijk overdag meer moeten verwarmen en in de avond minder. Immers overdag is het warmer en COP hoger. Ik moet nog een keer experimenteren met in de avond bias van -0.5/-1 en dan overdag +0.5/+1
[ Voor 48% gewijzigd door xoror op 24-11-2025 16:12 ]
Eenvoudig + Goedkoop Mitsubishi Warmtepomp uitlezen/besturen met een ESP32
WP: ZCR-80YA-300 / RST30C-VM2ED + PUHZ-SHW80YAA PV: 4350 WP
Ik gok dat jouw defrosts veel sneller gaan dan bij mij. Mijn laatste 10 defrost gingen namelijk tussen 5 mins - 7 mins. Ik gok dat dat bij jou stukken rapper is
[ Voor 33% gewijzigd door xoror op 24-11-2025 16:28 ]
Eenvoudig + Goedkoop Mitsubishi Warmtepomp uitlezen/besturen met een ESP32
WP: SUZ-SWM40VA + EHST20D-VM2DR1 PV:9360WP
De predictive cycle prevention lost dit op, maar als je dat uitzet, dan moet je zorgen dat je voldoende afgifte heb. Waarschijnlijk was je kamer rond 19.00 bijna op temp ?
Short cycle prevention is alleen wanneer je al een short cycle heb gehad, dan wordt je even in pauze gezet zodat je vloer kan afkoelen.
Het zijn allemaal symptomen van te weinig afgifte. Dat de boel met predictive cycle prevention nerveus werkt is omdat hij continu bijstelt om de pendel te voorkomen.
Je moet dus een va de volegnde dingen doen
1) afgifte vergroten
2) als 1 niet kan, de Ta verhogen
lees https://github.com/gekkek...iscussioncomment-14747717
en eigenlijik alle tips en tricks
[ Voor 8% gewijzigd door xoror op 24-11-2025 22:40 ]
Eenvoudig + Goedkoop Mitsubishi Warmtepomp uitlezen/besturen met een ESP32
Eenvoudig + Goedkoop Mitsubishi Warmtepomp uitlezen/besturen met een ESP32
xoror schreef op zondag 23 november 2025 @ 16:47:
Je kan de overgang van SWW -> verwarmen/koelen zonder compressor stop te laten gebeuren.
[Afbeelding]
Eenvoudig + Goedkoop Mitsubishi Warmtepomp uitlezen/besturen met een ESP32
/f/image/R9JtWFQ8O5p1jPJkNJLuGDRb.png?f=fotoalbum_large)
Eenvoudig + Goedkoop Mitsubishi Warmtepomp uitlezen/besturen met een ESP32
Wat is het verschil of 'prohibit DHW' aanstaat, of dat ik hem uitschakel versus 'prohibit DHW' aan én 'force_DHW' aan? Als ik de prohibit uitzet, heeft dat dan hetzelfde effect als force_DWH?
Eco mode triggeren kan je door
1) truuk met prohibit dhw aan -> uit (als het goed is gaat de dhw gelijk lopen in eco mode)
2) knopje om even je dhw setpoint tijdelijk verhogen. Script is hier in topic al gepost
Eenvoudig + Goedkoop Mitsubishi Warmtepomp uitlezen/besturen met een ESP32
https://github.com/gekkek...eleases/tag/2025-11-25.05
Hier zit de SWW -> verwarmen verbetering in om de onnodige compressor stop te voorkomen (houdt nu ook rekening met demand)
Als er geen gekke dingen naar voren komen wordt dit de volgende release.
Eenvoudig + Goedkoop Mitsubishi Warmtepomp uitlezen/besturen met een ESP32
is de legionella preventie een automatisch gepland item door de Ecodan? Dus dat je zelf niet via esp kan aanpassen? Lees iedere x dagen dan start ie programma en enige wat je kan sturen is de temperatuur? (60/65 graden).
07B2 - http://pvoutput.org/list.jsp?userid=22724 [Zonneboiler + 38 zonnepanelen, Warmtepomp 11.2 Ecodan. Home-Assistant].
Eenvoudig + Goedkoop Mitsubishi Warmtepomp uitlezen/besturen met een ESP32
[ Voor 51% gewijzigd door peterpijpelink op 25-11-2025 16:10 . Reden: plaatje toegevoegd ]
07B2 - http://pvoutput.org/list.jsp?userid=22724 [Zonneboiler + 38 zonnepanelen, Warmtepomp 11.2 Ecodan. Home-Assistant].
Je kunt legionellapreventie gewoon uitzetten op de FTC en daarna zelf iets maken.peterpijpelink schreef op dinsdag 25 november 2025 @ 16:07:
oke en dus bepaalt de ecodan zelf op basis van een ingebouwde timer om te starten, ik kan wel via de status update trigger doen namelijk, handmatig op legionellapreventie zetten en dan start ie. Temp omhoog en draait netjes af. Maar die status update kan ik niet triggeren in een automatisering, dan moet ik een select.ecodan.bedrijf_status achtig iets hebben..
[Afbeelding]
KISS | Huis: A++++ | Zon: SolarEdge 10k Homehub, 13kWp, 19,4kWh accu’s, One Pro EV Charger | MV: DucoBox Focus | Warmtepomp: ME Ecodan SW75YAA met EHST20D | Tuin: natuurinclusief | Auto: Audi Q4 etron
klopt maar dan moet ik dus wel een CN105 commando kunnen sturen via een select gok ik zo ... kan dat met server control mogelijk?Miezie schreef op dinsdag 25 november 2025 @ 16:24:
[...]
Je kunt legionellapreventie gewoon uitzetten op de FTC en daarna zelf iets maken.
07B2 - http://pvoutput.org/list.jsp?userid=22724 [Zonneboiler + 38 zonnepanelen, Warmtepomp 11.2 Ecodan. Home-Assistant].
stukje over defrost recovery (zit nu ook in laatste pre-release)
Eenvoudig + Goedkoop Mitsubishi Warmtepomp uitlezen/besturen met een ESP32
Ik zie ze er helaas nog steeds niet bij staan. Heb voor de zekerheid mijn MELcloud account verwijderd. Kan aan de SUZ60 liggen dan?xoror schreef op vrijdag 21 november 2025 @ 18:47:
@Mooper Ja doe even een paar dagen. Maar in de avond is defrost nu normaal, dit zijn eenmaal defrost condities. Maar jij had defrost in tijden waar dat niet zou moeten
@Mooper plot de Ta samen met de condensatie temp? Pak even 2 intervallen waar je vandaag defrostsy had na 11:00
[ Voor 30% gewijzigd door xoror op 25-11-2025 20:34 ]
Eenvoudig + Goedkoop Mitsubishi Warmtepomp uitlezen/besturen met een ESP32
Die doet het helaas ook niet. Alleen de ‘refrigerant liquid temp’.xoror schreef op dinsdag 25 november 2025 @ 20:21:
Je heb suz, oh crap, Sommige units (suz) laten dat niet zien. Na 15 mins had je wel wat moeten zien. Condensing temp doet het wel?
@Mooper plot de Ta samen met de condensatie temp? Pak even 2 intervallen waar je vandaag defrostsy had na 11:00
[ Voor 73% gewijzigd door xoror op 25-11-2025 21:15 ]
Eenvoudig + Goedkoop Mitsubishi Warmtepomp uitlezen/besturen met een ESP32
https://github.com/gekkek...eleases/tag/2025-11-25.05
Meer uitleg en plaatjes bij de nieuwe features- upgrade to esphome 2025.11.1
- fix build for single core esp32 configurations
- AA: tweak UFH profile to be more aggressive when its colder or error is high
- AA: use linear cold factor instead of quadratic (it will have more impact when it gets colder)
- AA: run auto adaptive every 5m instead of 10m
- AA: remove soft landing when approaching set point (is automatically modeled in cold factor)
- AA: After defrost, recover gradually from min delta T to calculated delta T (if defrost mitigation is enabled)
- AA: Prevent compressor stop when switching from DHW to heating
- remove proxy response caching
https://github.com/gekkek...iscussioncomment-15075318
Eenvoudig + Goedkoop Mitsubishi Warmtepomp uitlezen/besturen met een ESP32
Ik heb een aantal pogingen gedaan. Vannacht heb ik een poging gedaan met een Ta van 29 graden en Auto Adaptive uit en dan loopt de temperatuur heel langzaam op. Rond 22 uur was het rond de 19 graden en rond 8:30 uur was hij 20 graden.xoror schreef op zondag 23 november 2025 @ 23:40:
Ja in de simulator.
Je moet iets hogere Ta hanteren. Heb je zelf een idee welke Ta je huis bij dit weer nodig heb? Of welke Ta heb je al ge probeerd?
Je kan Vaste Ta gebruiken, en dan even spelen. Probbeer 27, 28 , 29 kijken waarmee je huis wel opwarmt.
Je moet 2 a 3 uur draaien ermee en kijken of je kamers warm worden of afkoelen. Indien afkoelen, probeer +1c erbij. Als je weet met welke Ta je huis warm blijft kan je dat gebruiken om het juiste profiel te kiezen.
Ik gok dat je iets van ufh* of hybrid/hybrid* nodig heb ivm je lage flow.
De Tr was de hele tijd stabiel rond de 22 / 22,5 graden een flow rate van 14 liter / minuut.
/f/image/6oQFD3WLpVdAt6MeQUAsgBma.png?f=fotoalbum_large)
Wat bedoel je met nageregeld? Ik heb ze nu allemaal open gezet en de flow is rond de 14 liter per minuut. Als ik bij de eerste knik meet voor de verdeler, dan lijkt het zo'n 18mm te zijn. Naar de verschillende groepen is het 15/16mm.Breud schreef op maandag 24 november 2025 @ 11:25:
dat is idd een hele beperkte flow.
Zijn je vloerverwarming verdelers nageregeld? Dan zet ze eens allemaal open en kijk eens wat dat met je flow doet. Hoeveel mm buis is er bij jullie gebruikt?
Je ziet nu vooral logische defrosts. Was je gewend hiervoor ruimteregeling te draaien? Doet dat eerst een tijdje, dan kun je prima de TA uit de data halen waar je aan moet denken. Met deze temperaturen een graad erbij in een nacht is een te hoge TA.HielkeJ schreef op woensdag 26 november 2025 @ 12:41:
[...]
Ik heb een aantal pogingen gedaan. Vannacht heb ik een poging gedaan met een Ta van 29 graden en Auto Adaptive uit en dan loopt de temperatuur heel langzaam op. Rond 22 uur was het rond de 19 graden en rond 8:30 uur was hij 20 graden.
De Tr was de hele tijd stabiel rond de 22 / 22,5 graden een flow rate van 14 liter / minuut.
[Afbeelding]
[...]
Wat bedoel je met nageregeld? Ik heb ze nu allemaal open gezet en de flow is rond de 14 liter per minuut. Als ik bij de eerste knik meet voor de verdeler, dan lijkt het zo'n 18mm te zijn. Naar de verschillende groepen is het 15/16mm.
KISS | Huis: A++++ | Zon: SolarEdge 10k Homehub, 13kWp, 19,4kWh accu’s, One Pro EV Charger | MV: DucoBox Focus | Warmtepomp: ME Ecodan SW75YAA met EHST20D | Tuin: natuurinclusief | Auto: Audi Q4 etron
Overigens had ik gister nacht geen defrosts. Wat voor een compressor frequentie gebruikte te wp ?
Eenvoudig + Goedkoop Mitsubishi Warmtepomp uitlezen/besturen met een ESP32
Het is de afgelopen nachtxoror schreef op woensdag 26 november 2025 @ 13:14:
@HielkeJ Je heb zo te zien delta T van 5c nodig vanwege je flow. Je moet dan hybrid of hybrid* profiel proberen.
Overigens had ik gister nacht geen defrosts. Wat voor een compressor frequentie gebruikte te wp ?
KISS | Huis: A++++ | Zon: SolarEdge 10k Homehub, 13kWp, 19,4kWh accu’s, One Pro EV Charger | MV: DucoBox Focus | Warmtepomp: ME Ecodan SW75YAA met EHST20D | Tuin: natuurinclusief | Auto: Audi Q4 etron
@HielkeJ tenzij het heel koud was bij jou zou je niet zoveel defrost moeten hebben afgelopen nacht.
Eenvoudig + Goedkoop Mitsubishi Warmtepomp uitlezen/besturen met een ESP32
In Fryslan was er mist en kou… nu nog.xoror schreef op woensdag 26 november 2025 @ 13:58:
@Miezie eh ja dat bedoelde ik.
@HielkeJ tenzij het heel koud was bij jou zou je niet zoveel defrost moeten hebben afgelopen nacht.
KISS | Huis: A++++ | Zon: SolarEdge 10k Homehub, 13kWp, 19,4kWh accu’s, One Pro EV Charger | MV: DucoBox Focus | Warmtepomp: ME Ecodan SW75YAA met EHST20D | Tuin: natuurinclusief | Auto: Audi Q4 etron
Vorig jaar regelde ik inderdaad alles nog per ruimte. Is dat toch een betere oplossing?Miezie schreef op woensdag 26 november 2025 @ 12:50:
[...]
Je ziet nu vooral logische defrosts. Was je gewend hiervoor ruimteregeling te draaien? Doet dat eerst een tijdje, dan kun je prima de TA uit de data halen waar je aan moet denken. Met deze temperaturen een graad erbij in een nacht is een te hoge TA.
xoror schreef op woensdag 26 november 2025 @ 13:14:
@HielkeJ Je heb zo te zien delta T van 5c nodig vanwege je flow. Je moet dan hybrid of hybrid* profiel proberen.
Overigens had ik gister nacht geen defrosts. Wat voor een compressor frequentie gebruikte te wp ?
/f/image/exwkbKadSVt11wogK9HbqmYs.png?f=fotoalbum_large)
Vannacht was het tussen de 4 graden om 23:00 uur en -0,5 graad om 3:20 en daarna de hele tijd rond het vriespunt.
Ik zal eens kijken wat hij doet met het hybrid* profiel. Het stroomverbruik van vannacht vond ik trouwens wel pittig.
/f/image/BZvxHrSg4Hutm9VidH3AsUbl.png?f=fotoalbum_large)