Verduurzamen doe je niet voor je portemonnee, maar voor je kroost. | Huis: A++++ | Zon: SolarEdge 10k Homehub, 13kWp, 19,4kWh accu’s | MV: DucoBox Focus | Warmtepomp: ME Ecodan SW75YAA met EHST20D | Tuin: natuurinclusief | Auto: Audi Q4 etron
Ik probber eea zo te regelen dat wanneer de kamertemp meer dan 0.5 onder setpoint is dat hij dan tijdelijk een hogere TA draait. Wanneer het verschil dan minder dan 0.3 wordt dan mag hij weer met een lagere TA draaien,xoror schreef op vrijdag 7 november 2025 @ 17:12:
@ricvee De compressor stopt alleen als
1) setpoint is bereikt
2) min vermogen kan hij niet kwijt
De Bias kan ervoor zorgen dat je door je min vermogen grens wordt gedrukt (maar je kan daar de predictive cycle voor aanzetten). Ik zie uit je log dat hij stop/start, dus ws 2 van toepassing.
Een bias is een tijdelijk iets dat je even in wil grijpen, je moet niet altijd draaien. Dan heb je het verkeerde profiel (of missen we een profiel).
Ik zou dus bijv tijdelijk een TA willen hebben van 36 (delta t is dan eerst 4 omdat het huis nog koud is) daarna als het huis is opgewarmt na ongeveer 2 uur wil ik terug na een TA van bijvoorbeeld 34. Hoe kan ik dat dan het beste doen?
WP: PUD-SWM80YAA + EHSD-VM2D, ESP met MQTT Domoticz
Ik gebruik error ^ 2 als factor, dus in het begin bij kleine errors gaan we bijna rond de min delta T zitten.
Hoe groter de error hoe harder (exponentieel) we richting max delta T gaan.
De belangrijkste params:
min delta T: de delta T die je wil hanteren als de error dicht bij 0 zit
max delta T: de delta T die je wil hanteren als de error aan je max error range zit
max error range: kan je instellen "hoe erg" de error is. Dus voor vloer verwarming is 1.5 de grootste fout en wordt de min/max delta T daarover exp uitgesmeerd. Bij radiatoren is dat 2.5 (je ziet het als je de profielen kiest).
Dus wat je moet doen is met de simulator spelen en de juiste min/max, error range vinden. Ws ligt die dicht bij het hybrid profiel. Je moet de error range ws kleiner doen (dan reageert hij eerder op kleinere errors).
Tweak de secundaire params zodat hij vanaf 0.5 harder gaat werken.
Hier het hybrid profiel:
/f/image/g8RAyceRukJVgL6NRvNoGIcK.png?f=fotoalbum_large)
Bij een error van 0.5 (dus je zit 0.5c van je setpoint) hanteert hij bij hybrid een delta T van 4.25c als de retour 32c is. Dan moet je met de secudaire params tweaken om er bijv 37 uit te laten komen als je dat wil. En let op of de kleinere errors nog goed zijn
Deze oefening moeten we een keer doen voor hybrid en radiatoren. Ik heb nu geschat wat het zou moeten zijn. Alleen de UFH zijn daadwerkelijk getuned op mijn systeem. Die zijn vrij goed voor een "high" flow rate systeem.
Dit is dus mijn "run" van vandaag, na 11:15 was hij alweer klaar. Wel op randje van min vermogen de hele tijd, maar geen boost nodig, dus het ufh profiel werkt goed.
[ Voor 34% gewijzigd door xoror op 07-11-2025 17:59 ]
Eenvoudig + Goedkoop Mitsubishi Warmtepomp uitlezen/besturen met een ESP32
Andere methode = shelly voor aan/uit en die tado als temp sensor gebruikenDarkPino schreef op vrijdag 7 november 2025 @ 17:00:
Thanks voor de tips!
Punt is dat je dat dus zelf niet kan uitzetten (alle luxe functies) in de Tado. Dat moet via de helpdesk en die zeggen steeds dat het niet kan helaas. Nu krijg ik ook weer de vraag terug of ik vloerverwarming heb ondanks dat ik gewoon gevraagd heb: hij moet aan bij 0,3 graden lager dan setpoint en uit met 0,3 hoger dan setpoint.
WP : Mitsu PUHZ-SHW80YAA - VV+ Innova Airleafs - Homey
Max error range is niet instelbaar toch?
Als ik het hybride profiel kies, dan krijg ik veel korte runs, omdat de min delta t 4 is, en de wp dan een te hoge aanvoertemp maakt, en wanneer setpoint bereikt is uitgezet wordt door de thermostaat.
Ik doe echt mijn best, maar wellicht begrijp ik eea toch nog niet helemaal goed, of is mijn huis/systeem iets te afwijkend?
WP: PUD-SWM80YAA + EHSD-VM2D, ESP met MQTT Domoticz
Je zou dan UFH kunnen kiezen, en de ochtend start zou je de bias +0.5 kunnen zetten om in de ochtend iets harder te laten werken. Na een uurtje of 2 a 3 reset je weer naar 0.
Ga ik even kijken of we misschien 2 ufh nodig hebben, een high en low variant oid
[ Voor 54% gewijzigd door xoror op 07-11-2025 19:33 ]
Eenvoudig + Goedkoop Mitsubishi Warmtepomp uitlezen/besturen met een ESP32
Maar als hij < 0.3 is is 34.5 genoeg.
WP: PUD-SWM80YAA + EHSD-VM2D, ESP met MQTT Domoticz
Je krijgt dan een UFH* profile (met sterretje, is een soort lite versie), wat een soort lite versie is met de params:
1
2
3
| min_delta_t = 2.5f;
max_delta_t = 5.0f;
max_error_range = 1.0f; |
Let op: op de dev branch is curve methode weg.
[ Voor 5% gewijzigd door xoror op 07-11-2025 19:54 ]
Eenvoudig + Goedkoop Mitsubishi Warmtepomp uitlezen/besturen met een ESP32
waarom zou ik waterzijdig inregelen? Mijn warmtepomp kan leveren, dus dan ga ik per ruimte sturen op temperatuur en zeker niet iets beperken of dichtdraaien. Ben al blij dat de vloerverwarming met die ltv jaga units eindelijk eens wat fatsoenlijk warmte afgeven.Miezie schreef op vrijdag 7 november 2025 @ 17:16:
[...]
Je hebt straks enkel nog delta T methode. Dus die…
Wat ben je allemaal van plan joh? Waterzijdig inregelen met het warmteverlies van je woning bekend en je hebt al die meters verder niet nodig. Enkel een goede ruimte thermostaat in de master ruimte. En als je ergens nog oude radiatoren hebt: ook vervangen door Jaga’s voordat je waterzijdig inregelt…
07B2 - http://pvoutput.org/list.jsp?userid=22724 [Zonneboiler + 38 zonnepanelen, Warmtepomp 11.2 Ecodan + Daikin Ururu airco] Van gas los sinds 07-2019 - Goede doel Oekraine ondersteunen? zie blog: https://ritvanjeleven.blogspot.com
Omdat je met Waterzijdig inregelen in principe niet hoeft te regelen per ruimte en je overal dan de juiste temperatuur krijgt. Per saldo draait je warmtepomp rustiger en met hogere cop terwijl hij dat doet.peterpijpelink schreef op vrijdag 7 november 2025 @ 22:19:
[...]
waarom zou ik waterzijdig inregelen? Mijn warmtepomp kan leveren, dus dan ga ik per ruimte sturen op temperatuur en zeker niet iets beperken of dichtdraaien. Ben al blij dat de vloerverwarming met die ltv jaga units eindelijk eens wat fatsoenlijk warmte afgeven.
Verduurzamen doe je niet voor je portemonnee, maar voor je kroost. | Huis: A++++ | Zon: SolarEdge 10k Homehub, 13kWp, 19,4kWh accu’s | MV: DucoBox Focus | Warmtepomp: ME Ecodan SW75YAA met EHST20D | Tuin: natuurinclusief | Auto: Audi Q4 etron
1
2
3
4
5
6
7
8
9
10
11
12
13
14
15
16
17
18
| alias: Bias Boost
triggers:
- entity_id: sensor.verschil_thermostaat
above: 0.2
trigger: numeric_state
conditions:
- condition: state
entity_id: sensor.ecodan_heatpump_status_bedrijf
state: Verwarmen
- condition: numeric_state
entity_id: sensor.ecodan_heatpump_retour_temp
above: 30
actions:
- action: number.set_value
target:
entity_id: number.ecodan_heatpump_auto_adaptief_setpoint_bias
data:
value: 0.5 |
WP: PUD-SWM80YAA + EHSD-VM2D, ESP met MQTT Domoticz
Eenvoudig + Goedkoop Mitsubishi Warmtepomp uitlezen/besturen met een ESP32
Nog niet voldoende voor mij, dus ik gebruik nu deze bias-boost automation.
Nu nog vanuit de ufh*, maar ik denk dat dit ook goed gaat op de "normale" ufh (misschien met een wat hogere bias waarde)
WP: PUD-SWM80YAA + EHSD-VM2D, ESP met MQTT Domoticz
maw wat moet heter aan het hybrid profiel?
het lijkt erop dat je vanaf hybrid niet met error ^ 2 wil werken. Dan gaat de error eerder effect hebben.
We hebben het liefst geen bias nodig namelijk
[ Voor 36% gewijzigd door xoror op 08-11-2025 12:13 ]
Eenvoudig + Goedkoop Mitsubishi Warmtepomp uitlezen/besturen met een ESP32
Als de kamer op temp is, gaat hij over het setpoint heen, en dan zet de thermostaat de wp uit.
De kamer koelt dan af, totdat de temp weer onder het setpoint komt. Dus meerdere starts/stops per dag.
Ik heb lever dat hij dan de rest van de dag "zachtjes" blijft draaien met een Delta T van 2.5 om de kamer/huis op temp te houden.
Hybrid zou voor mij misschien wel kunnen, maar dan met een instelbare minimale Delta T.
[ Voor 10% gewijzigd door ricvee op 08-11-2025 12:15 ]
WP: PUD-SWM80YAA + EHSD-VM2D, ESP met MQTT Domoticz
als hybrid min delta = 3, lost dat je probleem op? kijk even in sim
Ik wil denk ik de error of error ^2 laten kiezen denk ik, kan je zelf bepalen hoe hard hij aan het begin moet reageren.
[ Voor 30% gewijzigd door xoror op 08-11-2025 12:26 ]
Eenvoudig + Goedkoop Mitsubishi Warmtepomp uitlezen/besturen met een ESP32
Maar dan geeft ie in de simulator maar TA 35 bij setpoint 21.5 gemeten kamertemp 20.9.
Dan duurt het opwarmen bij TB 7 graden bij mij meer dan een halve dag als hij het al haalt
[ Voor 60% gewijzigd door ricvee op 08-11-2025 12:34 ]
WP: PUD-SWM80YAA + EHSD-VM2D, ESP met MQTT Domoticz
Haal laatste dev code op, voor elk profiel is nu een '*' variant, die de lineaire error hanteert. hybrid start nu met min delta 3. En je kan de lineaire variant kiezen, die zal sneller reageren
simulator is ook geupdate, ik gok dat hybrid* nodig heb
Bij room setpoint 21.5, current room temp: 20.9, return temp: 33
kiest hij bij hybrid nu 36c, en hybrid* 37.5c
[ Voor 23% gewijzigd door xoror op 08-11-2025 12:45 ]
Eenvoudig + Goedkoop Mitsubishi Warmtepomp uitlezen/besturen met een ESP32
WP: PUD-SWM80YAA + EHSD-VM2D, ESP met MQTT Domoticz
Eenvoudig + Goedkoop Mitsubishi Warmtepomp uitlezen/besturen met een ESP32
Dit was mijn curve afgelopen 2 jaar:
Ta Tb
34,00 10,00
34,61 9,00
35,22 8,00
35,83 7,00
36,44 6,00
37,06 5,00
37,67 4,00
38,28 3,00
38,89 2,00
39,50 1,00
40,11 0,00
40,72 -1,00
41,33 -2,00
41,94 -3,00
42,56 -4,00
43,17 -5,00
43,78 -6,00
44,39 -7,00
45,00 -8,00
WP: PUD-SWM80YAA + EHSD-VM2D, ESP met MQTT Domoticz
Eenvoudig + Goedkoop Mitsubishi Warmtepomp uitlezen/besturen met een ESP32
WP: PUD-SWM80YAA + EHSD-VM2D, ESP met MQTT Domoticz
1
2
3
4
5
6
7
8
9
10
11
12
13
14
15
16
17
18
| [13:17:03.878][D][auto_adaptive:396]: Compressor start: triggering auto-adaptive loop. [13:17:03.882][D][auto_adaptive:174]: Starting auto-adaptive cycle, z2 independent: 0, has_cooling: 0 [13:17:03.889][D][auto_adaptive:249]: Processing Zone 1: Room=20.1, Target=20.5, Outside=11.0, Bias=0.0, overshoot=0.3, heating: 1, cooling: 0 [13:17:03.896][D][auto_adaptive:306]: Z1 HEATING (Delta T): calculated_flow: 30.5°C (Return 26.5 + Scaled delta T 4.0, error factor: 0.20 (lineair: 1), boost: 0.0) [13:17:03.899][W][auto_adaptive:318]: Z1 HEATING: Flow limited to 32.0°C (Min Limit), calculated_flow: 30.5 [13:17:03.905][D][auto_adaptive:376]: CMD: Set Dependent Heat Flow -> 32.0°C (max of Z1:32.0, Z2:0.0) [13:22:54.255][D][auto_adaptive:174]: Starting auto-adaptive cycle, z2 independent: 0, has_cooling: 0 [13:22:54.255][D][auto_adaptive:249]: Processing Zone 1: Room=20.1, Target=20.5, Outside=11.0, Bias=0.0, overshoot=0.3, heating: 1, cooling: 0 [13:22:54.255][D][auto_adaptive:306]: Z1 HEATING (Delta T): calculated_flow: 31.0°C (Return 27.0 + Scaled delta T 4.0, error factor: 0.20 (lineair: 1), boost: 0.0) [13:22:54.255][W][auto_adaptive:318]: Z1 HEATING: Flow limited to 32.0°C (Min Limit), calculated_flow: 31.0 [13:32:54.161][D][auto_adaptive:174]: Starting auto-adaptive cycle, z2 independent: 0, has_cooling: 0 [13:32:54.167][D][auto_adaptive:249]: Processing Zone 1: Room=20.1, Target=20.5, Outside=11.0, Bias=0.0, overshoot=0.3, heating: 1, cooling: 0 [13:32:54.175][D][auto_adaptive:306]: Z1 HEATING (Delta T): calculated_flow: 33.0°C (Return 29.0 + Scaled delta T 4.0, error factor: 0.20 (lineair: 1), boost: 0.0) [13:32:54.176][D][auto_adaptive:376]: CMD: Set Dependent Heat Flow -> 33.0°C (max of Z1:33.0, Z2:0.0) [13:42:54.167][D][auto_adaptive:174]: Starting auto-adaptive cycle, z2 independent: 0, has_cooling: 0 [13:42:54.171][D][auto_adaptive:249]: Processing Zone 1: Room=20.2, Target=20.5, Outside=11.0, Bias=0.0, overshoot=0.3, heating: 1, cooling: 0 [13:42:54.178][D][auto_adaptive:306]: Z1 HEATING (Delta T): calculated_flow: 34.2°C (Return 30.5 + Scaled delta T 3.7, error factor: 0.15 (lineair: 1), boost: 0.0) [13:42:54.183][D][auto_adaptive:376]: CMD: Set Dependent Heat Flow -> 34.0°C (max of Z1:34.0, Z2:0.0) |
WP: PUD-SWM80YAA + EHSD-VM2D, ESP met MQTT Domoticz
1
2
3
4
5
6
7
8
9
10
11
12
13
14
15
16
17
18
19
20
| [13:32:54.161][D][auto_adaptive:174]: Starting auto-adaptive cycle, z2 independent: 0, has_cooling: 0 [13:32:54.167][D][auto_adaptive:249]: Processing Zone 1: Room=20.1, Target=20.5, Outside=11.0, Bias=0.0, overshoot=0.3, heating: 1, cooling: 0 [13:32:54.175][D][auto_adaptive:306]: Z1 HEATING (Delta T): calculated_flow: 33.0°C (Return 29.0 + Scaled delta T 4.0, error factor: 0.20 (lineair: 1), boost: 0.0) [13:32:54.176][D][auto_adaptive:376]: CMD: Set Dependent Heat Flow -> 33.0°C (max of Z1:33.0, Z2:0.0) [13:42:54.167][D][auto_adaptive:174]: Starting auto-adaptive cycle, z2 independent: 0, has_cooling: 0 [13:42:54.171][D][auto_adaptive:249]: Processing Zone 1: Room=20.2, Target=20.5, Outside=11.0, Bias=0.0, overshoot=0.3, heating: 1, cooling: 0 [13:42:54.178][D][auto_adaptive:306]: Z1 HEATING (Delta T): calculated_flow: 34.2°C (Return 30.5 + Scaled delta T 3.7, error factor: 0.15 (lineair: 1), boost: 0.0) [13:42:54.183][D][auto_adaptive:376]: CMD: Set Dependent Heat Flow -> 34.0°C (max of Z1:34.0, Z2:0.0) [13:52:54.170][D][auto_adaptive:174]: Starting auto-adaptive cycle, z2 independent: 0, has_cooling: 0 [13:52:54.178][D][auto_adaptive:249]: Processing Zone 1: Room=20.3, Target=20.5, Outside=11.0, Bias=0.0, overshoot=0.3, heating: 1, cooling: 0 [13:52:54.180][D][auto_adaptive:306]: Z1 HEATING (Delta T): calculated_flow: 35.0°C (Return 31.5 + Scaled delta T 3.5, error factor: 0.10 (lineair: 1), boost: 0.0) [13:52:54.185][D][auto_adaptive:376]: CMD: Set Dependent Heat Flow -> 35.0°C (max of Z1:35.0, Z2:0.0) [14:02:54.224][D][auto_adaptive:174]: Starting auto-adaptive cycle, z2 independent: 0, has_cooling: 0 [14:02:54.224][D][auto_adaptive:249]: Processing Zone 1: Room=20.3, Target=20.5, Outside=12.0, Bias=0.0, overshoot=0.3, heating: 1, cooling: 0 [14:02:54.224][D][auto_adaptive:306]: Z1 HEATING (Delta T): calculated_flow: 35.5°C (Return 32.0 + Scaled delta T 3.5, error factor: 0.10 (lineair: 1), boost: 0.0) [14:02:54.224][D][auto_adaptive:376]: CMD: Set Dependent Heat Flow -> 35.5°C (max of Z1:35.5, Z2:0.0) [14:12:54.193][D][auto_adaptive:174]: Starting auto-adaptive cycle, z2 independent: 0, has_cooling: 0 [14:12:54.193][D][auto_adaptive:249]: Processing Zone 1: Room=20.4, Target=20.5, Outside=11.0, Bias=0.0, overshoot=0.3, heating: 1, cooling: 0 [14:12:54.193][D][auto_adaptive:306]: Z1 HEATING (Delta T): calculated_flow: 36.8°C (Return 33.5 + Scaled delta T 3.3, error factor: 0.05 (lineair: 1), boost: 0.0) [14:12:54.193][D][auto_adaptive:376]: CMD: Set Dependent Heat Flow -> 36.5°C (max of Z1:36.5, Z2:0.0) |
WP: PUD-SWM80YAA + EHSD-VM2D, ESP met MQTT Domoticz
Eenvoudig + Goedkoop Mitsubishi Warmtepomp uitlezen/besturen met een ESP32
[ Voor 22% gewijzigd door ricvee op 08-11-2025 14:27 ]
WP: PUD-SWM80YAA + EHSD-VM2D, ESP met MQTT Domoticz
Als je dit allemaal weet kan je toch gewoon je aanvoer berekenen bij ‘t uit en evt een bias of zelfs directe correctie op aanvoertemp doen op het moment dat je rond je setpoint zit (of wanneer je rustiger wil draaien) ? Niet te moeilijk maken denk ik dan ?ricvee schreef op zaterdag 8 november 2025 @ 13:32:
Dit ga ik ongeveer nodig hebben.
Dit was mijn curve afgelopen 2 jaar:
Ta Tb
34,00 10,00
34,61 9,00
35,22 8,00
35,83 7,00
36,44 6,00
37,06 5,00
37,67 4,00
38,28 3,00
38,89 2,00
39,50 1,00
40,11 0,00
40,72 -1,00
41,33 -2,00
41,94 -3,00
42,56 -4,00
43,17 -5,00
43,78 -6,00
44,39 -7,00
45,00 -8,00
WP : Mitsu PUHZ-SHW80YAA - VV+ Innova Airleafs - Homey
stukje log? ik denk dat je retour nu 34.5 is en hij min delta t van 3 hanteert?ricvee schreef op zaterdag 8 november 2025 @ 14:26:
Hij maakt nu zelfs TA 37 terwijl hij al op setpoint is, dus hij gaat zo uit, tenzij ik hem met bias laat zakken, denk ik. Ik heb hem begrensd op 37, de berekening wil hem nu naar 37.5 hebben.
Aan je log te zien kan je UFH* ook nemen, die doet vergelijkbaar, maar als de error klein is is de min delta T 2.25c. Zou die ook eens proberen
@tse we willen natuurlijk een goed profiel, anders kan je net zo goed war draaien
[ Voor 24% gewijzigd door xoror op 08-11-2025 15:35 ]
Eenvoudig + Goedkoop Mitsubishi Warmtepomp uitlezen/besturen met een ESP32
1
2
3
4
5
6
7
8
9
10
11
12
13
14
15
16
17
18
19
20
21
22
23
24
25
26
27
28
29
30
31
32
33
34
35
36
37
38
39
40
41
42
| [14:22:54.178][D][auto_adaptive:174]: Starting auto-adaptive cycle, z2 independent: 0, has_cooling: 0 [14:22:54.182][D][auto_adaptive:249]: Processing Zone 1: Room=20.5, Target=20.5, Outside=12.0, Bias=0.0, overshoot=0.3, heating: 1, cooling: 0 [14:22:54.188][D][auto_adaptive:306]: Z1 HEATING (Delta T): calculated_flow: 37.5°C (Return 34.5 + Scaled delta T 3.0, error factor: 0.00 (lineair: 1), boost: 0.0) [14:22:54.200][W][auto_adaptive:313]: Z1 HEATING: Flow limited to 37.0°C (Safety Limit), calculated_flow: 37.5 [14:22:54.200][D][auto_adaptive:376]: CMD: Set Dependent Heat Flow -> 37.0°C (max of Z1:37.0, Z2:0.0) [14:32:54.178][D][auto_adaptive:174]: Starting auto-adaptive cycle, z2 independent: 0, has_cooling: 0 [14:32:54.183][D][auto_adaptive:249]: Processing Zone 1: Room=20.5, Target=20.5, Outside=12.0, Bias=0.0, overshoot=0.3, heating: 1, cooling: 0 [14:32:54.187][D][auto_adaptive:306]: Z1 HEATING (Delta T): calculated_flow: 38.5°C (Return 35.5 + Scaled delta T 3.0, error factor: 0.00 (lineair: 1), boost: 0.0) [14:32:54.193][W][auto_adaptive:313]: Z1 HEATING: Flow limited to 37.0°C (Safety Limit), calculated_flow: 38.5 [14:42:54.180][D][auto_adaptive:174]: Starting auto-adaptive cycle, z2 independent: 0, has_cooling: 0 [14:42:54.187][D][auto_adaptive:249]: Processing Zone 1: Room=20.6, Target=20.5, Outside=12.0, Bias=0.0, overshoot=0.3, heating: 1, cooling: 0 [14:42:54.193][D][auto_adaptive:306]: Z1 HEATING (Delta T): calculated_flow: 38.5°C (Return 35.5 + Scaled delta T 3.0, error factor: 0.00 (lineair: 1), boost: 0.0) [14:42:54.200][W][auto_adaptive:313]: Z1 HEATING: Flow limited to 37.0°C (Safety Limit), calculated_flow: 38.5 [14:52:54.269][D][auto_adaptive:174]: Starting auto-adaptive cycle, z2 independent: 0, has_cooling: 0 [14:52:54.269][D][auto_adaptive:249]: Processing Zone 1: Room=20.7, Target=20.5, Outside=12.0, Bias=0.0, overshoot=0.3, heating: 1, cooling: 0 [14:52:54.269][D][auto_adaptive:306]: Z1 HEATING (Delta T): calculated_flow: 38.5°C (Return 35.5 + Scaled delta T 3.0, error factor: 0.00 (lineair: 1), boost: 0.0) [14:52:54.269][W][auto_adaptive:313]: Z1 HEATING: Flow limited to 37.0°C (Safety Limit), calculated_flow: 38.5 [15:02:54.180][D][auto_adaptive:174]: Starting auto-adaptive cycle, z2 independent: 0, has_cooling: 0 [15:02:54.185][D][auto_adaptive:249]: Processing Zone 1: Room=20.7, Target=21.0, Outside=12.0, Bias=0.0, overshoot=0.3, heating: 1, cooling: 0 [15:02:54.192][D][auto_adaptive:306]: Z1 HEATING (Delta T): calculated_flow: 39.2°C (Return 35.5 + Scaled delta T 3.7, error factor: 0.15 (lineair: 1), boost: 0.5) [15:02:54.198][W][auto_adaptive:313]: Z1 HEATING: Flow limited to 37.0°C (Safety Limit), calculated_flow: 39.2 [15:02:54.204][D][auto_adaptive:376]: CMD: Set Dependent Heat Flow -> 37.0°C (max of Z1:37.0, Z2:0.0) [15:12:54.180][D][auto_adaptive:174]: Starting auto-adaptive cycle, z2 independent: 0, has_cooling: 0 [15:12:54.186][D][auto_adaptive:249]: Processing Zone 1: Room=20.8, Target=21.0, Outside=12.0, Bias=0.0, overshoot=0.3, heating: 1, cooling: 0 [15:12:54.192][D][auto_adaptive:306]: Z1 HEATING (Delta T): calculated_flow: 39.5°C (Return 36.0 + Scaled delta T 3.5, error factor: 0.10 (lineair: 1), boost: 0.5) [15:12:54.201][W][auto_adaptive:313]: Z1 HEATING: Flow limited to 37.0°C (Safety Limit), calculated_flow: 39.5 [15:12:54.201][D][auto_adaptive:376]: CMD: Set Dependent Heat Flow -> 37.0°C (max of Z1:37.0, Z2:0.0) [15:22:54.179][D][auto_adaptive:174]: Starting auto-adaptive cycle, z2 independent: 0, has_cooling: 0 [15:22:54.183][D][auto_adaptive:249]: Processing Zone 1: Room=20.8, Target=21.0, Outside=12.0, Bias=0.0, overshoot=0.3, heating: 1, cooling: 0 [15:22:54.189][D][auto_adaptive:306]: Z1 HEATING (Delta T): calculated_flow: 39.5°C (Return 36.0 + Scaled delta T 3.5, error factor: 0.10 (lineair: 1), boost: 0.5) [15:22:54.198][W][auto_adaptive:313]: Z1 HEATING: Flow limited to 37.0°C (Safety Limit), calculated_flow: 39.5 [15:22:54.200][D][auto_adaptive:376]: CMD: Set Dependent Heat Flow -> 37.0°C (max of Z1:37.0, Z2:0.0) [15:32:54.179][D][auto_adaptive:174]: Starting auto-adaptive cycle, z2 independent: 0, has_cooling: 0 [15:32:54.185][D][auto_adaptive:249]: Processing Zone 1: Room=20.8, Target=21.0, Outside=12.0, Bias=0.0, overshoot=0.3, heating: 1, cooling: 0 [15:32:54.190][D][auto_adaptive:306]: Z1 HEATING (Delta T): calculated_flow: 39.5°C (Return 36.0 + Scaled delta T 3.5, error factor: 0.10 (lineair: 1), boost: 0.5) [15:32:54.201][W][auto_adaptive:313]: Z1 HEATING: Flow limited to 37.0°C (Safety Limit), calculated_flow: 39.5 [15:32:54.201][D][auto_adaptive:376]: CMD: Set Dependent Heat Flow -> 37.0°C (max of Z1:37.0, Z2:0.0) [15:42:54.179][D][auto_adaptive:174]: Starting auto-adaptive cycle, z2 independent: 0, has_cooling: 0 [15:42:54.181][D][auto_adaptive:249]: Processing Zone 1: Room=20.9, Target=21.0, Outside=12.0, Bias=0.0, overshoot=0.3, heating: 1, cooling: 0 [15:42:54.186][D][auto_adaptive:306]: Z1 HEATING (Delta T): calculated_flow: 39.2°C (Return 36.0 + Scaled delta T 3.3, error factor: 0.05 (lineair: 1), boost: 0.5) [15:42:54.194][W][auto_adaptive:313]: Z1 HEATING: Flow limited to 37.0°C (Safety Limit), calculated_flow: 39.2 [15:42:54.196][D][auto_adaptive:376]: CMD: Set Dependent Heat Flow -> 37.0°C (max of Z1:37.0, Z2:0.0) |
WP: PUD-SWM80YAA + EHSD-VM2D, ESP met MQTT Domoticz
Zelfs met UFH* kom je rond 38.5 uit bij delta T = 2.5. Nu heb je door max flow temp de boel wel gecapped, maar ik vraag me af of dat wel goed gaat.
Hoe draaide je met WAR onder deze omstandigheden btw? Want 34c Ta bij 36c retour gaat hem niet worden
[ Voor 19% gewijzigd door xoror op 08-11-2025 16:15 ]
Eenvoudig + Goedkoop Mitsubishi Warmtepomp uitlezen/besturen met een ESP32
Compressor actief geweest van 13:17 tot 15:52
WP: PUD-SWM80YAA + EHSD-VM2D, ESP met MQTT Domoticz
Eenvoudig + Goedkoop Mitsubishi Warmtepomp uitlezen/besturen met een ESP32
Ah ik zie in de logging dat de Boost +0.5 bij gedaan heeft, dus ja je was op het randje, maar door het cappen hanteerden we toch een lagere Ta. hmm apart. welke flow draait je? Want met een delta T van 1 kan dit bijna niet
Eenvoudig + Goedkoop Mitsubishi Warmtepomp uitlezen/besturen met een ESP32
Dit ivm de kleine systeeminhoud met radiatoren.
Huis uit 1930 vrijstaand. Zoveel mogelijk geisoleerd, maar met een hele smalle spouwmuur met isolatieparels.
Meeste glas HR++, behalve 2 oude dubbelglas ruiten van 2 m2 in woonkamer. Deze worden volgend jaar vervangen.
[ Voor 42% gewijzigd door ricvee op 08-11-2025 16:35 ]
WP: PUD-SWM80YAA + EHSD-VM2D, ESP met MQTT Domoticz
Ik wilde de min delta T verder ook afhankelijk laten zijn van de buiten temp.
Dus bij koud weer, is de min delta T hoger dan min
Maar dat is ook nog een beetje puzzelen, want we hebben nog niet echt koud weer gehad
Eenvoudig + Goedkoop Mitsubishi Warmtepomp uitlezen/besturen met een ESP32
Dus eerst rustig starten. Dan als retourtemp > 30 en verschil setpoint en gemeten temp > 0.2 dan bias opplussen. Als verschil <0.2 dan bias afminnen.
Ik denk dat dat de sleutel wordt voor mij. Anders weer terug naar curve
WP: PUD-SWM80YAA + EHSD-VM2D, ESP met MQTT Domoticz
Ik heb een eerste opzet meegenomen voor buiten temp, we reageren nu ook als het kouder wordt, dan is denk ik nu alles afgevangen. Simulator is ook bij gewerkt
Eenvoudig + Goedkoop Mitsubishi Warmtepomp uitlezen/besturen met een ESP32
https://github.com/gekkek...releases/tag/2025-11-08.1
Eenvoudig + Goedkoop Mitsubishi Warmtepomp uitlezen/besturen met een ESP32
WP: PUZ-SWM80YAA + ERSF-VM2E, 300L SWW, ESP met Home assistant. WTW Ventilatie. EV. Gasloos sinds juli ‘25.
:strip_exif()/f/image/VonH3aaZxRe15RfJnDNuh5hq.png?f=user_large)
Het is nu ook wel makkelijk prijs schieten met dit weer:
meer info: https://github.com/gekkek...ecodan-hp/discussions/214
Er zit nu ook voorzieningen voor koud weer in, dus ik laat hem harder werken als de temp daalt. Als het < 5c wil je namelijk een iets hogere min delta T en onder -5 al helemaal. Er zit ook defrost voorziening in, die ik nog niet kan testen omdat we nog geen defrost weer hebben gehad dit jaar
In de simulator kan je nu ook een buiten temp meegeven.
[ Voor 64% gewijzigd door xoror op 09-11-2025 10:45 ]
Eenvoudig + Goedkoop Mitsubishi Warmtepomp uitlezen/besturen met een ESP32
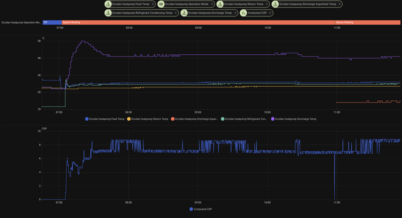
Verder ook wel interessant om de discharge temp en condensation temp erbij te plotten. Het verschil ertussen is de superheat. Als de superheat (bijna) nul is, dan is de COP relatief laag. Beter is het als de superheat iets hoger is. Met een start op heel laag vermogen heb je soms heel weinig/geen superheat.
WP: Mitsubishi Electric SUZ-SWM80VA2 + ERSD-VM2D. PV 3330 Wp. Huis 1931, gasloos sinds jan '24.
Klopt inderdaad. De setpoint bias voor de ochtendstart staat uit. De warmtepomp gaat rustig aan de slag in de ochtend. Met de temperaturen nu is het een paar uurtjes pruttelen en dan is die wel weer klaar voor de dag.
Ik ben ook wel benieuwd naar de werking als het wat kouder wordt of echt winter. Zeker omdat het hier de eerste winter zal worden met de warmtepomp. Over een week in ieder geval onder de tien graden overdag lijkt het.
WP: PUZ-SWM80YAA + ERSF-VM2E, 300L SWW, ESP met Home assistant. WTW Ventilatie. EV. Gasloos sinds juli ‘25.
Ik heb al wel gezien dat bij mijn wp de sweet spot niet bij min vermogen ligt, meestal daarboven rond 3.5-4.3kW output.
De discharge kan ik wel even bijplotten, de superheat log ik geloof ik niet standaard omdat die af te leiden is (maar sommigen hebben geen geldige condensation temp). De service calls zijn vrij duur, maar als hij nuttig is om te tracen waar de optimale COP zit kunnen we hem er wellicht bij doen standaard. Ik kan hem even lokaal hier aanzetten en kijken of we er wat zinnigs uit krijgen
/f/image/rIofc9UH1pl8Kk9xLuJF43fE.png?f=fotoalbum_large)
edit: eerste data puntjes komen binnen, het is niet exact discharge - condensation temp. Maar het klopt ongeveer wel (40 - 24.6). Ik draai nu op 20hz bij 2.9kW, dus volgens mij kan ik niet lager, maar superheat is ver boven 0 ?
@barcomoon Komt goed, als hij te weinig doet, kan je even tijdelijk een 'hoger' profiel kiezen of lineair ipv kwadratisch model. Maar het mag van mij wel echt koud worden dan kan ik zien of ik de limieten goed gemodelleerd heb
[ Voor 44% gewijzigd door xoror op 09-11-2025 11:04 ]
Eenvoudig + Goedkoop Mitsubishi Warmtepomp uitlezen/besturen met een ESP32
De dT is recht evenredig met het vermogen, dus je zou eens wat verschillende dT’s kunnen proberen met jouw systeem. De laagst mogelijke dT, 0.5 gr erboven en 1.0 gr daarboven. Als je omhoog schakelt en weer terug, dan kun je wellicht een effect op de COP zien.xoror schreef op zondag 9 november 2025 @ 10:52:
@SebastiaanPs Ik kan geen betrouwbare manier vinden om het min vermogen van een buiten unit te bepalen. Je kan niet aan hem vragen wat voor exact type hij is, en ze geven alleen 'rating' terug waar je niets aan heb.
Ik heb al wel gezien dat bij mijn wp de sweet spot niet bij min vermogen ligt, meestal daarboven rond 3.5-4.3kW output.
De discharge kan ik wel even bijplotten, de superheat log ik geloof ik niet standaard omdat die af te leiden is (maar sommigen hebben geen geldige condensation temp). De service calls zijn vrij duur, maar als hij nuttig is om te tracen waar de optimale COP zit kunnen we hem er wellicht bij doen standaard. Ik kan hem even lokaal hier aanzetten en kijken of we er wat zinnigs uit krijgen
@barcomoon Komt goed, als hij te weinig doet, kan je even tijdelijk een 'hoger' profiel kiezen of lineair ipv kwadratisch model. Maar het mag van mij wel echt koud worden dan kan ik zien of ik de limieten goed gemodelleerd heb
De superheat kun je, als discharge en condensation bekend zijn, visueel aflezen uit de grafiek of berekenen, daar zijn geen extra calls voor nodig.
Hier een voorbeeldje van mijn grafiek:
:strip_exif()/f/image/b1Y8gj7CY4nDZ6NuI79kmyVA.jpg?f=fotoalbum_large)
Als je start op heel laag vermogen dan heb je soms niet/nauwelijks superheat.
WP: Mitsubishi Electric SUZ-SWM80VA2 + ERSD-VM2D. PV 3330 Wp. Huis 1931, gasloos sinds jan '24.
Ik weet dat het verschil de discharge superheat is, maar zie mijn edited reactie, hij wijkt wel een beetje af. Maar ik heb hem lokaal even aangezet om te kijken.
Eenvoudig + Goedkoop Mitsubishi Warmtepomp uitlezen/besturen met een ESP32
Ah kijk ik snap hem, de superheat. Bij jou inderdaad heel mooi ruim.xoror schreef op zondag 9 november 2025 @ 11:09:
@SebastiaanPs Als ik met delta T van 1 of 0.5 ga draaien nu, ga ik ws pendel krijgen ? Immers zit ik nu al aan mijn min output met delta T = 2?
Ik weet dat het verschil de discharge superheat is, maar zie mijn edited reactie, hij wijkt wel een beetje af. Maar ik heb hem lokaal even aangezet om te kijken.
Wat betreft output: wat gebeurt er met de COP als je de dT gedurende 1 of 2 uur ophoogt naar 2.5 gr en evt naar 3.0 gr?
WP: Mitsubishi Electric SUZ-SWM80VA2 + ERSD-VM2D. PV 3330 Wp. Huis 1931, gasloos sinds jan '24.
edit: SWW run net gestart, ja dan gaat hij naar rond de 3 a 4c. en idd COP bij sww is drama
[ Voor 27% gewijzigd door xoror op 09-11-2025 12:55 ]
Eenvoudig + Goedkoop Mitsubishi Warmtepomp uitlezen/besturen met een ESP32
Mijn run van vandaag was wel een mooi voorbeeld. Op het einde bij terugregelen compressorfrequentie verlies ik mijn superheat en lijkt de COP echt te dalen, terwijl Tbuiten stabiel 14-15 gr is en Ta stabiel 28-29 gr.xoror schreef op zondag 9 november 2025 @ 11:39:
@SebastiaanPs zou ik even moeten proberen, is eenvoudig gewoon een profiel hoger kiezen in dit geval. maar dat wordt morgen ws, want huis is bijna op temp en vanwege isolatie hoef hij vandaag niet meer te werken.
edit: SWW run net gestart, ja dan gaat hij naar rond de 3 a 4c. en idd COP bij sww is dramaNa tijdje gaat hij wel weer hoger, als delta T beetje stabiliseert
WP: Mitsubishi Electric SUZ-SWM80VA2 + ERSD-VM2D. PV 3330 Wp. Huis 1931, gasloos sinds jan '24.
/f/image/YPiJzHFmoLmSBsP7SHPZZJ2V.png?f=fotoalbum_large)
@SebastiaanPs hier de run van vandaag, met laatste stuk discharge superheat.
Maar bij mij gaat de COP juist omhoog lol. Na 12:00 begon SWW/Legionella dus dat heb ik even afgekapt
Eenvoudig + Goedkoop Mitsubishi Warmtepomp uitlezen/besturen met een ESP32
Bij mij verdwijnt de superheat en dan zie je de COP dalen. Lijkt als het beter is als de compressor bij mij net iets meer frequentie heeft en niet op het minimum draait.
WP: Mitsubishi Electric SUZ-SWM80VA2 + ERSD-VM2D. PV 3330 Wp. Huis 1931, gasloos sinds jan '24.
Moet een keer met andere sensoren meten en dan ook inklemmen zoals mitsubishi dat doet
Eenvoudig + Goedkoop Mitsubishi Warmtepomp uitlezen/besturen met een ESP32
De echte usecases voor de proxy functie dienen zich aan
[ Voor 5% gewijzigd door Miezie op 09-11-2025 16:10 ]
Verduurzamen doe je niet voor je portemonnee, maar voor je kroost. | Huis: A++++ | Zon: SolarEdge 10k Homehub, 13kWp, 19,4kWh accu’s | MV: DucoBox Focus | Warmtepomp: ME Ecodan SW75YAA met EHST20D | Tuin: natuurinclusief | Auto: Audi Q4 etron
Hier twee goede websites over het bevestigen van sensoren, vond ik heel nuttig:xoror schreef op zondag 9 november 2025 @ 16:00:
@SebastiaanPs Ik denk ook dat we teveel last hebben van die gare 0.5 graden afronding. Dat scheelt nog al.
Moet een keer met andere sensoren meten en dan ook inklemmen zoals mitsubishi dat doet
https://heatpumps.co.uk/2...g-with-openenergymonitor/
https://forums.raspberrypi.com/viewtopic.php?t=67151
Misschien heb je er wat aan. Dat omwikkelen met koperdraad vond ik ook nog wel een interessante, voor als je niet kan hardsolderen.
WP: Mitsubishi Electric SUZ-SWM80VA2 + ERSD-VM2D. PV 3330 Wp. Huis 1931, gasloos sinds jan '24.
Maar weet Frank Slim verwarmen dat melcloud straks vervangen wordt ?
@SebastiaanPs Ik zat meer hier aan te denken https://www.guilcor.fr/10...r-ds18b20-pour-tuyaux.jpg gewoon zoals mitsu het ook doet.
[ Voor 16% gewijzigd door xoror op 09-11-2025 16:15 ]
Eenvoudig + Goedkoop Mitsubishi Warmtepomp uitlezen/besturen met een ESP32
Ik hou het voor je in de gaten.xoror schreef op zondag 9 november 2025 @ 16:14:
@Miezie top, check even of de prohibits niet af en toe gereset worden in proxy mode. Het lijkt er misschien op dat melcloud het reset, en moet ik evt filteren. Althans ik heb 1 user report. https://github.com/gekkekoe/esphome-ecodan-hp/issues/205
Maar weet Frank Slim verwarmen dat melcloud straks vervangen wordt ?. Wat doet het eigenlijk is het een soort heavenwise maar dan voor de NL markt ? Kan ook z'n dienst aanbieden met mijn AA nu
Frank zal wat doen met bonussen als je de warmtepomp lichtelijk laat aansturen door hun en ik neem aan dat ze gewoon contracten hebben met Mitsubishi om APIs te gebruiken ipv de houtjetouwtje oplossingen van de melcloud screenscrapers hier
Dit is wat ze doen: https://klantenservice.fr...erwarmen-en-hoe-werkt-het
Kan misschien met AA, maar jij betaalt die bonussen niet
Verduurzamen doe je niet voor je portemonnee, maar voor je kroost. | Huis: A++++ | Zon: SolarEdge 10k Homehub, 13kWp, 19,4kWh accu’s | MV: DucoBox Focus | Warmtepomp: ME Ecodan SW75YAA met EHST20D | Tuin: natuurinclusief | Auto: Audi Q4 etron
Maar ben benieuwd. @AUijtdehaag ik zou voorraadje proxy boardje aanleggen als dit aanslaat...
[ Voor 19% gewijzigd door xoror op 09-11-2025 16:20 ]
Eenvoudig + Goedkoop Mitsubishi Warmtepomp uitlezen/besturen met een ESP32
Ze zullen het in ieder geval sneller omschrijven naar de nieuwe APIs (als het zo is) en minder waarde hechten aan zinloze historiexoror schreef op zondag 9 november 2025 @ 16:19:
@Miezie daar vergist je je in hoor. Heavenwise bijv in UK doet ook gewoon houtje touwtje reverse engineeren, en lift op de app api mee.. Maar idd gewoon bonus cashen, desnood prohibit op hun commands
Maar ben benieuwd. @AUijtdehaag ik zou voorraadje proxy boardje aanleggen als dit aanslaat...
Verduurzamen doe je niet voor je portemonnee, maar voor je kroost. | Huis: A++++ | Zon: SolarEdge 10k Homehub, 13kWp, 19,4kWh accu’s | MV: DucoBox Focus | Warmtepomp: ME Ecodan SW75YAA met EHST20D | Tuin: natuurinclusief | Auto: Audi Q4 etron
xoror schreef op zondag 9 november 2025 @ 16:14:
@Miezie top, check even of de prohibits niet af en toe gereset worden in proxy mode. Het lijkt er misschien op dat melcloud het reset, en moet ik evt filteren. Althans ik heb 1 user report. https://github.com/gekkekoe/esphome-ecodan-hp/issues/205
Maar weet Frank Slim verwarmen dat melcloud straks vervangen wordt ?. Wat doet het eigenlijk is het een soort heavenwise maar dan voor de NL markt ? Kan ook z'n dienst aanbieden met mijn AA nu
@SebastiaanPs Ik zat meer hier aan te denken https://www.guilcor.fr/10...r-ds18b20-pour-tuyaux.jpg gewoon zoals mitsu het ook doet.
Ah ja dat lijkt wel een goede oplossing. Kun je evt een PM sturen waar je de juiste kan verkrijgen? Dan valideer ik ze tegen de Kamstrup
WP: Mitsubishi Electric SUZ-SWM80VA2 + ERSD-VM2D. PV 3330 Wp. Huis 1931, gasloos sinds jan '24.
Dank voor de tip maar er liggen er nog genoegxoror schreef op zondag 9 november 2025 @ 16:19:
Maar ben benieuwd. @AUijtdehaag ik zou voorraadje proxy boardje aanleggen als dit aanslaat...
Ja is goed, ik wacht ff op singles day of black friday meukSebastiaanPs schreef op zondag 9 november 2025 @ 16:23:
[...]offtopic:
Ah ja dat lijkt wel een goede oplossing. Kun je evt een PM sturen waar je de juiste kan verkrijgen? Dan valideer ik ze tegen de Kamstrup
Eenvoudig + Goedkoop Mitsubishi Warmtepomp uitlezen/besturen met een ESP32
Maar dat is het dus, nieuwe api is veel strenger, en veel maar veel minder data. Maar goed bonus cashen en ze regelen het zelf maar gok ik? Niet jouw probleem.Miezie schreef op zondag 9 november 2025 @ 16:22:
[...]
Ze zullen het in ieder geval sneller omschrijven naar de nieuwe APIs (als het zo is) en minder waarde hechten aan zinloze historie, we gaan het meemaken...
Eenvoudig + Goedkoop Mitsubishi Warmtepomp uitlezen/besturen met een ESP32
Eenvoudig + Goedkoop Mitsubishi Warmtepomp uitlezen/besturen met een ESP32
WP: ZCR-80YA-300 / RST30C-VM2ED + PUHZ-SHW80YAA PV: 4350 WP
Bij deze temperaturen is je retour + min delta T ws niet voldoende. Je heb ws 26.5 of 27 nodig. Daar zorgt de predictive cycle prevention voor (boost)
Je kan even een profiel hoger proberen als je de anti pendel niet wil gebruiken.
https://github.com/gekkek...releases/tag/2025-11-09.2
[ Voor 25% gewijzigd door xoror op 09-11-2025 17:21 ]
Eenvoudig + Goedkoop Mitsubishi Warmtepomp uitlezen/besturen met een ESP32
Zit alles al in de main versie?
WP: PUD-SWM80YAA + EHSD-VM2D, ESP met MQTT Domoticz
Wanneer heb je nog bias hulp nodig ?
Eenvoudig + Goedkoop Mitsubishi Warmtepomp uitlezen/besturen met een ESP32
WP: PUD-SWM80YAA + EHSD-VM2D, ESP met MQTT Domoticz
Dat zou ik dan alleen op server control doen, de rest is wenselijkxoror schreef op zondag 9 november 2025 @ 17:05:
Tijd om een "mute slave" feature te introduceren, dus dat hij geen schrijf commando's mag doen, of wel poging maar we filteren het weg
Verduurzamen doe je niet voor je portemonnee, maar voor je kroost. | Huis: A++++ | Zon: SolarEdge 10k Homehub, 13kWp, 19,4kWh accu’s | MV: DucoBox Focus | Warmtepomp: ME Ecodan SW75YAA met EHST20D | Tuin: natuurinclusief | Auto: Audi Q4 etron
In de vorige versies kon de Ta vaak hoog uitkomen door de anti pendel, en werd daarna niet gereset
WP: ZCR-80YA-300 / RST30C-VM2ED + PUHZ-SHW80YAA PV: 4350 WP
We onthouden nu geen Ta/offset meer. De Ta wordt puur bepaald door de return temp en de error (en ook buiten temp als het echt koud is)
[ Voor 35% gewijzigd door xoror op 09-11-2025 20:13 ]
Eenvoudig + Goedkoop Mitsubishi Warmtepomp uitlezen/besturen met een ESP32
Lijkt ook vrij netjes te lopen tot nu toe
[ Voor 129% gewijzigd door ricvee op 10-11-2025 12:06 ]
WP: PUD-SWM80YAA + EHSD-VM2D, ESP met MQTT Domoticz
vandaag was het kouder en had de kou ook hier een kleine invloed 0.18c. Delta T keurig van 3 - 3.5 gehanteerd, is nu weer 2.5 omdat het wat warmer is geworden.ricvee schreef op maandag 10 november 2025 @ 12:04:
Ben nu ff aan het testen met hybrid *.
Lijkt ook vrij netjes te lopen tot nu toe
Maar idd probeer meer profielen. De lineaire profielen reageren wat sneller (vooral bij kleinere fouten)
Eenvoudig + Goedkoop Mitsubishi Warmtepomp uitlezen/besturen met een ESP32
@Breud Even nieuwe build halen, zat foutje in boost afrondingen
https://github.com/gekkek...releases/tag/2025-11-10.3
Eenvoudig + Goedkoop Mitsubishi Warmtepomp uitlezen/besturen met een ESP32
1
2
3
4
5
6
7
8
9
10
11
| [19:13:47.632][D][auto_adaptive:174]: Starting auto-adaptive cycle, z2 independent: 0, has_cooling: 0 [19:13:47.632][D][auto_adaptive:260]: Processing Zone 1: Room=21.3, Target=21.5, Outside=9.0, cold factor=0.09, Bias=0.0, overshoot=0.3, heating: 1, cooling: 0 [19:13:47.634][D][auto_adaptive:323]: Z1 HEATING (Delta T): calculated_flow: 38.00°C (Return 34.5 + Scaled delta T 3.66, error factor: 0.10 (lineair: 1), boost: 0.0) [19:13:47.640][D][auto_adaptive:393]: CMD: Set Dependent Heat Flow -> 38.0°C (max of Z1:38.0, Z2:0.0) [19:23:47.630][D][auto_adaptive:174]: Starting auto-adaptive cycle, z2 independent: 0, has_cooling: 0 [19:23:47.635][D][auto_adaptive:260]: Processing Zone 1: Room=21.3, Target=21.5, Outside=9.0, cold factor=0.09, Bias=0.0, overshoot=0.3, heating: 1, cooling: 0 [19:23:47.640][D][auto_adaptive:323]: Z1 HEATING (Delta T): calculated_flow: 38.50°C (Return 35.0 + Scaled delta T 3.66, error factor: 0.10 (lineair: 1), boost: 0.0) [19:23:47.649][W][auto_adaptive:330]: Z1 HEATING: Flow limited to 38.0°C (Safety Limit), calculated_flow: 38.5 [19:33:47.628][D][auto_adaptive:174]: Starting auto-adaptive cycle, z2 independent: 0, has_cooling: 0 [19:33:47.633][D][auto_adaptive:260]: Processing Zone 1: Room=21.4, Target=21.5, Outside=9.0, cold factor=0.09, Bias=0.0, overshoot=0.3, heating: 1, cooling: 0 [19:33:47.639][D][auto_adaptive:323]: Z1 HEATING (Delta T): calculated_flow: 38.50°C (Return 35.5 + Scaled delta T 3.42, error factor: 0.05 (lineair: 1), boost: 0.0) |
WP: PUD-SWM80YAA + EHSD-VM2D, ESP met MQTT Domoticz
Je 'probleem' is de return temp van 35.5. Daarmee zou je nooit met WAR 35 of 35.5 kunnen draaien.
Ik gok dat je bij WAR een lagere Ta hanteerde waardoor je denk ik hele run kon doen.
Maar dat zou je gewoon een van de ufh profielen moeten kunnen doen.
Weet je het verloop met WAR ongeveer? Wat je voor een return temp had ? Want met min vermogen van 3.3kW moet je toch echt een delta T van 2.5-3 hanteren.
Je zou zonder overshoot kunnen testen, ook al heeft je thermostaat een overshoot. De overshoot was nodig voor decay maar dat is niet nodig bij deze methode. Ik moet die optie nog verwijderen
Eenvoudig + Goedkoop Mitsubishi Warmtepomp uitlezen/besturen met een ESP32
Ik zal de overshoot op 0 zetten
WP: PUD-SWM80YAA + EHSD-VM2D, ESP met MQTT Domoticz
Bij war had je ws hele dag verwarmd en was je ws niet zo dicht bij setpoint geweest gok ik zo. Want met 2.5-3 zou je retour rond 32.5 zijn geweeest, maw de kamer zou wat frisser zijn geweest
Eenvoudig + Goedkoop Mitsubishi Warmtepomp uitlezen/besturen met een ESP32
Toen setpoint van 21 naar 21.5 ging begon die uit de bocht te vliegen en de TA op te voeren, en en daarmee de TR
Logging van vandaag van na de laatste upload
1
2
3
4
5
6
7
8
9
10
11
12
13
14
15
16
17
18
19
20
21
22
23
24
25
26
27
28
29
30
31
32
33
34
35
36
37
38
39
40
41
42
43
44
45
46
47
48
49
50
51
52
53
54
55
56
57
58
59
60
61
62
63
64
65
66
67
68
69
70
71
72
73
74
75
76
77
78
79
80
81
82
83
84
85
86
87
88
89
90
91
92
93
94
95
96
97
98
99
100
101
102
103
104
105
106
107
108
109
110
111
112
113
114
115
116
117
118
119
120
121
122
123
124
125
| [15:33:47.615][D][auto_adaptive:158]: Zone 1 is not in a fixed flow mode. Exiting. [15:34:52.494][D][auto_adaptive:396]: Compressor start: triggering auto-adaptive loop. [15:34:52.499][D][auto_adaptive:158]: Zone 1 is not in a fixed flow mode. Exiting. [15:43:47.618][D][auto_adaptive:174]: Starting auto-adaptive cycle, z2 independent: 0, has_cooling: 0 [15:43:47.619][D][auto_adaptive:260]: Processing Zone 1: Room=20.9, Target=21.0, Outside=10.0, cold factor=0.06, Bias=0.0, overshoot=0.3, heating: 1, cooling: 0 [15:43:47.624][D][auto_adaptive:323]: Z1 HEATING (Delta T): calculated_flow: 35.50°C (Return 32.5 + Scaled delta T 3.37, error factor: 0.05 (lineair: 1), boost: 0.0) INFO Processing unexpected disconnect from ESPHome API for ecodan-heatpump @ 172.1.1.151 WARNING Disconnected from API INFO Successfully resolved ecodan-heatpump @ 172.1.1.151 in 0.000s INFO Successfully connected to ecodan-heatpump @ 172.1.1.151 in 0.233s INFO Successful handshake with ecodan-heatpump @ 172.1.1.151 in 0.017s [15:53:47.691][D][auto_adaptive:174]: Starting auto-adaptive cycle, z2 independent: 0, has_cooling: 0 [15:53:47.691][D][auto_adaptive:260]: Processing Zone 1: Room=20.9, Target=21.0, Outside=10.0, cold factor=0.06, Bias=0.0, overshoot=0.3, heating: 1, cooling: 0 [15:53:47.691][D][auto_adaptive:323]: Z1 HEATING (Delta T): calculated_flow: 35.50°C (Return 32.5 + Scaled delta T 3.37, error factor: 0.05 (lineair: 1), boost: 0.0) [16:03:47.622][D][auto_adaptive:174]: Starting auto-adaptive cycle, z2 independent: 0, has_cooling: 0 [16:03:47.627][D][auto_adaptive:260]: Processing Zone 1: Room=20.8, Target=21.0, Outside=10.0, cold factor=0.06, Bias=0.0, overshoot=0.3, heating: 1, cooling: 0 [16:03:47.635][D][auto_adaptive:323]: Z1 HEATING (Delta T): calculated_flow: 36.50°C (Return 33.0 + Scaled delta T 3.61, error factor: 0.10 (lineair: 1), boost: 0.0) [16:03:47.639][W][auto_adaptive:330]: Z1 HEATING: Flow limited to 36.0°C (Safety Limit), calculated_flow: 36.5 [16:03:47.643][D][auto_adaptive:393]: CMD: Set Dependent Heat Flow -> 36.0°C (max of Z1:36.0, Z2:0.0) [16:13:47.624][D][auto_adaptive:174]: Starting auto-adaptive cycle, z2 independent: 0, has_cooling: 0 [16:13:47.630][D][auto_adaptive:260]: Processing Zone 1: Room=20.9, Target=21.0, Outside=9.0, cold factor=0.09, Bias=0.0, overshoot=0.3, heating: 1, cooling: 0 [16:13:47.636][D][auto_adaptive:323]: Z1 HEATING (Delta T): calculated_flow: 36.00°C (Return 33.0 + Scaled delta T 3.42, error factor: 0.05 (lineair: 1), boost: 0.0) [16:13:47.640][D][auto_adaptive:393]: CMD: Set Dependent Heat Flow -> 36.0°C (max of Z1:36.0, Z2:0.0) [16:23:47.621][D][auto_adaptive:174]: Starting auto-adaptive cycle, z2 independent: 0, has_cooling: 0 [16:23:47.627][D][auto_adaptive:260]: Processing Zone 1: Room=20.9, Target=21.0, Outside=9.0, cold factor=0.09, Bias=0.0, overshoot=0.3, heating: 1, cooling: 0 [16:23:47.635][D][auto_adaptive:323]: Z1 HEATING (Delta T): calculated_flow: 36.00°C (Return 33.0 + Scaled delta T 3.42, error factor: 0.05 (lineair: 1), boost: 0.0) [16:23:47.636][D][auto_adaptive:393]: CMD: Set Dependent Heat Flow -> 36.0°C (max of Z1:36.0, Z2:0.0) [16:33:47.623][D][auto_adaptive:174]: Starting auto-adaptive cycle, z2 independent: 0, has_cooling: 0 [16:33:47.626][D][auto_adaptive:260]: Processing Zone 1: Room=20.9, Target=21.0, Outside=9.0, cold factor=0.09, Bias=0.0, overshoot=0.3, heating: 1, cooling: 0 [16:33:47.632][D][auto_adaptive:323]: Z1 HEATING (Delta T): calculated_flow: 35.50°C (Return 32.5 + Scaled delta T 3.42, error factor: 0.05 (lineair: 1), boost: 0.0) [16:33:47.640][D][auto_adaptive:393]: CMD: Set Dependent Heat Flow -> 35.5°C (max of Z1:35.5, Z2:0.0) [16:43:47.629][D][auto_adaptive:174]: Starting auto-adaptive cycle, z2 independent: 0, has_cooling: 0 [16:43:47.629][D][auto_adaptive:260]: Processing Zone 1: Room=20.9, Target=21.0, Outside=9.0, cold factor=0.09, Bias=0.0, overshoot=0.3, heating: 1, cooling: 0 [16:43:47.631][D][auto_adaptive:323]: Z1 HEATING (Delta T): calculated_flow: 35.50°C (Return 32.5 + Scaled delta T 3.42, error factor: 0.05 (lineair: 1), boost: 0.0) [16:53:47.617][D][auto_adaptive:174]: Starting auto-adaptive cycle, z2 independent: 0, has_cooling: 0 [16:53:47.622][D][auto_adaptive:260]: Processing Zone 1: Room=20.9, Target=21.0, Outside=9.0, cold factor=0.09, Bias=0.0, overshoot=0.3, heating: 1, cooling: 0 [16:53:47.629][D][auto_adaptive:323]: Z1 HEATING (Delta T): calculated_flow: 35.50°C (Return 32.5 + Scaled delta T 3.42, error factor: 0.05 (lineair: 1), boost: 0.0) [17:03:47.660][D][auto_adaptive:174]: Starting auto-adaptive cycle, z2 independent: 0, has_cooling: 0 [17:03:47.660][D][auto_adaptive:260]: Processing Zone 1: Room=20.9, Target=21.0, Outside=9.0, cold factor=0.09, Bias=0.0, overshoot=0.3, heating: 1, cooling: 0 [17:03:47.660][D][auto_adaptive:323]: Z1 HEATING (Delta T): calculated_flow: 35.50°C (Return 32.5 + Scaled delta T 3.42, error factor: 0.05 (lineair: 1), boost: 0.0) [17:13:47.622][D][auto_adaptive:174]: Starting auto-adaptive cycle, z2 independent: 0, has_cooling: 0 [17:13:47.627][D][auto_adaptive:260]: Processing Zone 1: Room=20.9, Target=21.0, Outside=9.0, cold factor=0.09, Bias=0.0, overshoot=0.3, heating: 1, cooling: 0 [17:13:47.633][D][auto_adaptive:323]: Z1 HEATING (Delta T): calculated_flow: 35.50°C (Return 32.5 + Scaled delta T 3.42, error factor: 0.05 (lineair: 1), boost: 0.0) [17:23:47.653][D][auto_adaptive:174]: Starting auto-adaptive cycle, z2 independent: 0, has_cooling: 0 [17:23:47.654][D][auto_adaptive:260]: Processing Zone 1: Room=20.9, Target=21.0, Outside=9.0, cold factor=0.09, Bias=0.0, overshoot=0.3, heating: 1, cooling: 0 [17:23:47.654][D][auto_adaptive:323]: Z1 HEATING (Delta T): calculated_flow: 35.00°C (Return 32.0 + Scaled delta T 3.42, error factor: 0.05 (lineair: 1), boost: 0.0) [17:23:47.654][D][auto_adaptive:393]: CMD: Set Dependent Heat Flow -> 35.0°C (max of Z1:35.0, Z2:0.0) [17:33:47.617][D][auto_adaptive:174]: Starting auto-adaptive cycle, z2 independent: 0, has_cooling: 0 [17:33:47.625][D][auto_adaptive:260]: Processing Zone 1: Room=20.9, Target=21.0, Outside=9.0, cold factor=0.09, Bias=0.0, overshoot=0.3, heating: 1, cooling: 0 [17:33:47.629][D][auto_adaptive:323]: Z1 HEATING (Delta T): calculated_flow: 35.00°C (Return 32.0 + Scaled delta T 3.42, error factor: 0.05 (lineair: 1), boost: 0.0) [17:43:47.628][D][auto_adaptive:174]: Starting auto-adaptive cycle, z2 independent: 0, has_cooling: 0 [17:43:47.628][D][auto_adaptive:260]: Processing Zone 1: Room=20.9, Target=21.0, Outside=9.0, cold factor=0.09, Bias=0.0, overshoot=0.3, heating: 1, cooling: 0 [17:43:47.628][D][auto_adaptive:323]: Z1 HEATING (Delta T): calculated_flow: 35.00°C (Return 32.0 + Scaled delta T 3.42, error factor: 0.05 (lineair: 1), boost: 0.0) [17:53:47.613][D][auto_adaptive:174]: Starting auto-adaptive cycle, z2 independent: 0, has_cooling: 0 [17:53:47.619][D][auto_adaptive:260]: Processing Zone 1: Room=20.9, Target=21.0, Outside=9.0, cold factor=0.09, Bias=0.0, overshoot=0.3, heating: 1, cooling: 0 [17:53:47.632][D][auto_adaptive:323]: Z1 HEATING (Delta T): calculated_flow: 35.00°C (Return 32.0 + Scaled delta T 3.42, error factor: 0.05 (lineair: 1), boost: 0.0) [18:03:47.612][D][auto_adaptive:174]: Starting auto-adaptive cycle, z2 independent: 0, has_cooling: 0 [18:03:47.617][D][auto_adaptive:260]: Processing Zone 1: Room=21.0, Target=21.0, Outside=9.0, cold factor=0.09, Bias=0.0, overshoot=0.3, heating: 1, cooling: 0 [18:03:47.623][D][auto_adaptive:323]: Z1 HEATING (Delta T): calculated_flow: 35.00°C (Return 32.0 + Scaled delta T 3.18, error factor: 0.00 (lineair: 1), boost: 0.0) [18:13:47.612][D][auto_adaptive:174]: Starting auto-adaptive cycle, z2 independent: 0, has_cooling: 0 [18:13:47.618][D][auto_adaptive:260]: Processing Zone 1: Room=21.0, Target=21.5, Outside=9.0, cold factor=0.09, Bias=0.0, overshoot=0.3, heating: 1, cooling: 0 [18:13:47.624][D][auto_adaptive:323]: Z1 HEATING (Delta T): calculated_flow: 36.00°C (Return 32.0 + Scaled delta T 4.39, error factor: 0.25 (lineair: 1), boost: 0.0) [18:13:47.629][D][auto_adaptive:393]: CMD: Set Dependent Heat Flow -> 36.0°C (max of Z1:36.0, Z2:0.0) [18:23:47.612][D][auto_adaptive:174]: Starting auto-adaptive cycle, z2 independent: 0, has_cooling: 0 [18:23:47.617][D][auto_adaptive:260]: Processing Zone 1: Room=21.0, Target=21.5, Outside=9.0, cold factor=0.09, Bias=0.0, overshoot=0.3, heating: 1, cooling: 0 [18:23:47.623][D][auto_adaptive:323]: Z1 HEATING (Delta T): calculated_flow: 36.00°C (Return 32.0 + Scaled delta T 4.39, error factor: 0.25 (lineair: 1), boost: 0.0) [18:33:47.616][D][auto_adaptive:174]: Starting auto-adaptive cycle, z2 independent: 0, has_cooling: 0 [18:33:47.622][D][auto_adaptive:260]: Processing Zone 1: Room=21.0, Target=21.5, Outside=9.0, cold factor=0.09, Bias=0.0, overshoot=0.3, heating: 1, cooling: 0 [18:33:47.628][D][auto_adaptive:323]: Z1 HEATING (Delta T): calculated_flow: 36.50°C (Return 32.5 + Scaled delta T 4.39, error factor: 0.25 (lineair: 1), boost: 0.0) [18:33:47.634][D][auto_adaptive:393]: CMD: Set Dependent Heat Flow -> 36.5°C (max of Z1:36.5, Z2:0.0) [18:43:47.619][D][auto_adaptive:174]: Starting auto-adaptive cycle, z2 independent: 0, has_cooling: 0 [18:43:47.624][D][auto_adaptive:260]: Processing Zone 1: Room=21.1, Target=21.5, Outside=9.0, cold factor=0.09, Bias=0.0, overshoot=0.3, heating: 1, cooling: 0 [18:43:47.631][D][auto_adaptive:323]: Z1 HEATING (Delta T): calculated_flow: 37.00°C (Return 33.0 + Scaled delta T 4.14, error factor: 0.20 (lineair: 1), boost: 0.0) [18:43:47.634][D][auto_adaptive:393]: CMD: Set Dependent Heat Flow -> 37.0°C (max of Z1:37.0, Z2:0.0) [18:53:47.622][D][auto_adaptive:174]: Starting auto-adaptive cycle, z2 independent: 0, has_cooling: 0 [18:53:47.628][D][auto_adaptive:260]: Processing Zone 1: Room=21.2, Target=21.5, Outside=9.0, cold factor=0.09, Bias=0.0, overshoot=0.3, heating: 1, cooling: 0 [18:53:47.630][D][auto_adaptive:323]: Z1 HEATING (Delta T): calculated_flow: 36.50°C (Return 33.0 + Scaled delta T 3.90, error factor: 0.15 (lineair: 1), boost: 0.0) [18:53:47.640][D][auto_adaptive:393]: CMD: Set Dependent Heat Flow -> 36.5°C (max of Z1:36.5, Z2:0.0) [19:03:47.619][D][auto_adaptive:174]: Starting auto-adaptive cycle, z2 independent: 0, has_cooling: 0 [19:03:47.626][D][auto_adaptive:260]: Processing Zone 1: Room=21.3, Target=21.5, Outside=9.0, cold factor=0.09, Bias=0.0, overshoot=0.3, heating: 1, cooling: 0 [19:03:47.633][D][auto_adaptive:323]: Z1 HEATING (Delta T): calculated_flow: 37.00°C (Return 33.5 + Scaled delta T 3.66, error factor: 0.10 (lineair: 1), boost: 0.0) [19:03:47.637][D][auto_adaptive:393]: CMD: Set Dependent Heat Flow -> 37.0°C (max of Z1:37.0, Z2:0.0) [19:13:47.632][D][auto_adaptive:174]: Starting auto-adaptive cycle, z2 independent: 0, has_cooling: 0 [19:13:47.632][D][auto_adaptive:260]: Processing Zone 1: Room=21.3, Target=21.5, Outside=9.0, cold factor=0.09, Bias=0.0, overshoot=0.3, heating: 1, cooling: 0 [19:13:47.634][D][auto_adaptive:323]: Z1 HEATING (Delta T): calculated_flow: 38.00°C (Return 34.5 + Scaled delta T 3.66, error factor: 0.10 (lineair: 1), boost: 0.0) [19:13:47.640][D][auto_adaptive:393]: CMD: Set Dependent Heat Flow -> 38.0°C (max of Z1:38.0, Z2:0.0) [19:23:47.630][D][auto_adaptive:174]: Starting auto-adaptive cycle, z2 independent: 0, has_cooling: 0 [19:23:47.635][D][auto_adaptive:260]: Processing Zone 1: Room=21.3, Target=21.5, Outside=9.0, cold factor=0.09, Bias=0.0, overshoot=0.3, heating: 1, cooling: 0 [19:23:47.640][D][auto_adaptive:323]: Z1 HEATING (Delta T): calculated_flow: 38.50°C (Return 35.0 + Scaled delta T 3.66, error factor: 0.10 (lineair: 1), boost: 0.0) [19:23:47.649][W][auto_adaptive:330]: Z1 HEATING: Flow limited to 38.0°C (Safety Limit), calculated_flow: 38.5 [19:33:47.628][D][auto_adaptive:174]: Starting auto-adaptive cycle, z2 independent: 0, has_cooling: 0 [19:33:47.633][D][auto_adaptive:260]: Processing Zone 1: Room=21.4, Target=21.5, Outside=9.0, cold factor=0.09, Bias=0.0, overshoot=0.3, heating: 1, cooling: 0 [19:33:47.639][D][auto_adaptive:323]: Z1 HEATING (Delta T): calculated_flow: 38.50°C (Return 35.5 + Scaled delta T 3.42, error factor: 0.05 (lineair: 1), boost: 0.0) [19:33:47.646][W][auto_adaptive:330]: Z1 HEATING: Flow limited to 38.0°C (Safety Limit), calculated_flow: 38.5 [19:33:47.651][D][auto_adaptive:393]: CMD: Set Dependent Heat Flow -> 38.0°C (max of Z1:38.0, Z2:0.0) [19:43:47.624][D][auto_adaptive:174]: Starting auto-adaptive cycle, z2 independent: 0, has_cooling: 0 [19:43:47.627][D][auto_adaptive:260]: Processing Zone 1: Room=21.3, Target=21.5, Outside=9.0, cold factor=0.09, Bias=0.0, overshoot=0.3, heating: 1, cooling: 0 [19:43:47.633][D][auto_adaptive:323]: Z1 HEATING (Delta T): calculated_flow: 36.50°C (Return 34.0 + Scaled delta T 2.89, error factor: 0.13 (lineair: 1), boost: 0.0) [19:43:47.638][D][auto_adaptive:393]: CMD: Set Dependent Heat Flow -> 36.5°C (max of Z1:36.5, Z2:0.0) [19:53:47.617][D][auto_adaptive:174]: Starting auto-adaptive cycle, z2 independent: 0, has_cooling: 0 [19:53:47.623][D][auto_adaptive:260]: Processing Zone 1: Room=21.4, Target=21.5, Outside=9.0, cold factor=0.09, Bias=0.0, overshoot=0.3, heating: 1, cooling: 0 [19:53:47.628][D][auto_adaptive:323]: Z1 HEATING (Delta T): calculated_flow: 36.00°C (Return 33.5 + Scaled delta T 2.65, error factor: 0.07 (lineair: 1), boost: 0.0) [19:53:47.634][D][auto_adaptive:393]: CMD: Set Dependent Heat Flow -> 36.0°C (max of Z1:36.0, Z2:0.0) [20:03:47.614][D][auto_adaptive:174]: Starting auto-adaptive cycle, z2 independent: 0, has_cooling: 0 [20:03:47.616][D][auto_adaptive:260]: Processing Zone 1: Room=21.4, Target=21.5, Outside=9.0, cold factor=0.09, Bias=0.0, overshoot=0.3, heating: 1, cooling: 0 [20:03:47.622][D][auto_adaptive:323]: Z1 HEATING (Delta T): calculated_flow: 34.50°C (Return 32.0 + Scaled delta T 2.65, error factor: 0.07 (lineair: 1), boost: 0.0) [20:03:47.632][D][auto_adaptive:393]: CMD: Set Dependent Heat Flow -> 34.5°C (max of Z1:34.5, Z2:0.0) [20:13:47.616][D][auto_adaptive:174]: Starting auto-adaptive cycle, z2 independent: 0, has_cooling: 0 [20:13:47.623][D][auto_adaptive:260]: Processing Zone 1: Room=21.4, Target=21.5, Outside=9.0, cold factor=0.09, Bias=0.0, overshoot=0.3, heating: 1, cooling: 0 [20:13:47.629][D][auto_adaptive:323]: Z1 HEATING (Delta T): calculated_flow: 35.00°C (Return 32.5 + Scaled delta T 2.65, error factor: 0.07 (lineair: 1), boost: 0.0) [20:13:47.632][D][auto_adaptive:393]: CMD: Set Dependent Heat Flow -> 35.0°C (max of Z1:35.0, Z2:0.0) [20:23:47.626][D][auto_adaptive:174]: Starting auto-adaptive cycle, z2 independent: 0, has_cooling: 0 [20:23:47.632][D][auto_adaptive:260]: Processing Zone 1: Room=21.4, Target=21.5, Outside=9.0, cold factor=0.09, Bias=0.0, overshoot=0.3, heating: 1, cooling: 0 [20:23:47.637][D][auto_adaptive:323]: Z1 HEATING (Delta T): calculated_flow: 35.00°C (Return 32.5 + Scaled delta T 2.65, error factor: 0.07 (lineair: 1), boost: 0.0) [20:33:47.677][D][auto_adaptive:174]: Starting auto-adaptive cycle, z2 independent: 0, has_cooling: 0 [20:33:47.677][D][auto_adaptive:260]: Processing Zone 1: Room=21.4, Target=21.5, Outside=9.0, cold factor=0.09, Bias=0.0, overshoot=0.3, heating: 1, cooling: 0 [20:33:47.677][D][auto_adaptive:323]: Z1 HEATING (Delta T): calculated_flow: 35.00°C (Return 32.5 + Scaled delta T 2.65, error factor: 0.07 (lineair: 1), boost: 0.0) [20:43:47.622][D][auto_adaptive:174]: Starting auto-adaptive cycle, z2 independent: 0, has_cooling: 0 [20:43:47.627][D][auto_adaptive:260]: Processing Zone 1: Room=21.4, Target=21.5, Outside=9.0, cold factor=0.09, Bias=0.0, overshoot=0.3, heating: 1, cooling: 0 [20:43:47.633][D][auto_adaptive:323]: Z1 HEATING (Delta T): calculated_flow: 35.50°C (Return 33.0 + Scaled delta T 2.65, error factor: 0.07 (lineair: 1), boost: 0.0) [20:43:47.638][D][auto_adaptive:393]: CMD: Set Dependent Heat Flow -> 35.5°C (max of Z1:35.5, Z2:0.0) [20:53:47.621][D][auto_adaptive:174]: Starting auto-adaptive cycle, z2 independent: 0, has_cooling: 0 [20:53:47.623][D][auto_adaptive:260]: Processing Zone 1: Room=21.4, Target=21.5, Outside=9.0, cold factor=0.09, Bias=0.0, overshoot=0.0, heating: 1, cooling: 0 [20:53:47.630][D][auto_adaptive:323]: Z1 HEATING (Delta T): calculated_flow: 34.50°C (Return 32.0 + Scaled delta T 2.65, error factor: 0.07 (lineair: 1), boost: 0.0) [20:53:47.634][D][auto_adaptive:393]: CMD: Set Dependent Heat Flow -> 34.5°C (max of Z1:34.5, Z2:0.0) |
[ Voor 98% gewijzigd door ricvee op 10-11-2025 20:59 ]
WP: PUD-SWM80YAA + EHSD-VM2D, ESP met MQTT Domoticz
Weet je de retour nog, kamer temp toen je setpoint aangepast had nog? Dan kan ik even in de simulatie kijken
Als je recompiled is de overshoot compensation weg.
[ Voor 15% gewijzigd door xoror op 10-11-2025 21:08 ]
Eenvoudig + Goedkoop Mitsubishi Warmtepomp uitlezen/besturen met een ESP32
Maar dan warmt die zeker niet snel genoeg op right?
Eenvoudig + Goedkoop Mitsubishi Warmtepomp uitlezen/besturen met een ESP32
WP: PUD-SWM80YAA + EHSD-VM2D, ESP met MQTT Domoticz
WP: PUD-SWM80YAA + EHSD-VM2D, ESP met MQTT Domoticz
[21:33:47.628][D][auto_adaptive:323]: Z1 HEATING (Delta T): calculated_flow: 34.00°C (Return 32.0 + Scaled delta T 2.36, error factor: 0.00 (lineair: 1), boost: 0.0)
[ Voor 53% gewijzigd door ricvee op 10-11-2025 21:39 ]
WP: PUD-SWM80YAA + EHSD-VM2D, ESP met MQTT Domoticz
De ufh profielen zijn de enige met lage min delta T van 2.25
Misschien dat de hybrid modellen ook naar lagere min delta T moeten (nu 3c). Maar dan heb je kans dat hij niet snel genoeg opwarmt denk ik
[ Voor 47% gewijzigd door xoror op 10-11-2025 21:42 ]
Eenvoudig + Goedkoop Mitsubishi Warmtepomp uitlezen/besturen met een ESP32
UFH * heb ik een paar dagen gedraaid nu, maar die accellereert iets te weinig, maar dat los ik op met een bias scriptje
Het probleem met de hybrid * voor mij lijkt het volgende te zijn:
als de wp al een poos draaid en een bepaalde TR heeft, en het setpoint gaat dan omhoog, dan flipt hij in 20 minuten zo 2 graden op de TA, waardoor de TR ook verder oploopt, zodat hij uit de bocht vliegt bij mij.
[ Voor 47% gewijzigd door ricvee op 10-11-2025 21:48 ]
WP: PUD-SWM80YAA + EHSD-VM2D, ESP met MQTT Domoticz
Delta T van 2.5 of 2.75 zou voor mij denk ik voldoende zijn.xoror schreef op maandag 10 november 2025 @ 21:39:
Anders moet je morgen hele dag UFH* draaien, gewoon zijn werk laten doen tenzij het niet comfortabel is ofcourse.
De ufh profielen zijn de enige met lage min delta T van 2.25
Misschien dat de hybrid modellen ook naar lagere min delta T moeten (nu 3c). Maar dan heb je kans dat hij niet snel genoeg opwarmt denk ik
Of een instelbare Delta T.
WP: PUD-SWM80YAA + EHSD-VM2D, ESP met MQTT Domoticz
Je had een error van 0.1, daar hoorde een delta T van rond 3 bij.
Nu tel je 0.5 bij setpoint, je maakt nu een error van 0.1 + 0.5 = 0.6, daar hoort een dela T van 4.6 bij en zal hij dus 36.5 kiezen bij retour van 32.
Het lineaire model hoort gewoon harder te reageren op fouten. Als je de max error range verhoogd, dan wordt de error meer uitgesmeerd. Maar 0.6c voor hybride is best een 'grote' fout.
bij max error range van 3 ipv 2, krijg je bij fout van 0.6 delta T van 4.1 en kom je al halve graad lager uit. Maw, is de max error range van onze hybrid model niet goed? Je zou even kunnen testen met max error range om te kijken of hij aan het begin hard genoeg stijgt in de simulator
Eenvoudig + Goedkoop Mitsubishi Warmtepomp uitlezen/besturen met een ESP32
Zou dat even in de sim gooien, stijgt het dan nog snel genoeg aan het beginricvee schreef op maandag 10 november 2025 @ 21:55:
[...]
Delta T van 2.5 of 2.75 zou voor mij denk ik voldoende zijn.
Of een instelbare Delta T.
Eenvoudig + Goedkoop Mitsubishi Warmtepomp uitlezen/besturen met een ESP32
hybrid *
setpoint 20
roomtemp 19.4
TR 30
max error range op 1
geeft dit:
0.6°C 19.4°C 0.60 (Linear) 30.0°C 6.20°C 36.20°C 36.0°C
Zou voor mij kunnen werken
WP: PUD-SWM80YAA + EHSD-VM2D, ESP met MQTT Domoticz
Bij 21.5 setpoint, kamer temp 20.9 ga je dan naar de 38c.
1
| 0.6°C 20.9°C 0.60 (Linear) 32.0°C 6.05°C 38.05°C 38.0°C |
@ricvee Ik heb de max error ranges getweaked, blijkt dat ik het verkeerd om gedaan had
Even recompile, en kijk nu in de simulator.
hybrid
1
2
| 0.6°C 19.4°C 0.23 (Quad) 30.0°C 4.25°C 34.25°C 34.0°C 0.6°C 20.9°C 0.23 (Quad) 32.0°C 4.25°C 36.25°C 36.0°C |
hybrid*
1
2
| 0.6°C 19.4°C 0.48 (Linear) 30.0°C 5.46°C 35.47°C 35.0°C 0.6°C 20.9°C 0.48 (Linear) 32.0°C 5.46°C 37.47°C 37.0°C |
Moet je even kijken welke beter past
[ Voor 111% gewijzigd door xoror op 10-11-2025 22:38 ]
Eenvoudig + Goedkoop Mitsubishi Warmtepomp uitlezen/besturen met een ESP32
WP: PUD-SWM80YAA + EHSD-VM2D, ESP met MQTT Domoticz
hybrid
1
2
| 0.6°C 19.4°C 0.22 (Smooth) 30.0°C 4.18°C 34.18°C 34.0°C 0.6°C 20.9°C 0.22 (Smooth) 32.0°C 4.18°C 36.18°C 36.0°C |
hybrid*
1
2
| 0.6°C 19.4°C 0.30 (Linear) 30.0°C 4.59°C 34.59°C 34.5°C 0.6°C 20.9°C 0.30 (Linear) 32.0°C 4.59°C 36.59°C 36.5°C |
Ik heb de error^2 vervangen met een s-curve, die is agressiever in het midden maar veel trager aan het eind. Eigenlijk wat we zoeken.
[ Voor 72% gewijzigd door xoror op 10-11-2025 23:16 ]
Eenvoudig + Goedkoop Mitsubishi Warmtepomp uitlezen/besturen met een ESP32
Ik heb hier de verschillen beschreven tov de mitsubishi RR
https://github.com/gekkek...iscussioncomment-14934276
Als de boel verder geen gekke dingen laat zien, dan wordt het deze week ergens gereleased
[ Voor 36% gewijzigd door xoror op 11-11-2025 09:37 ]
Eenvoudig + Goedkoop Mitsubishi Warmtepomp uitlezen/besturen met een ESP32
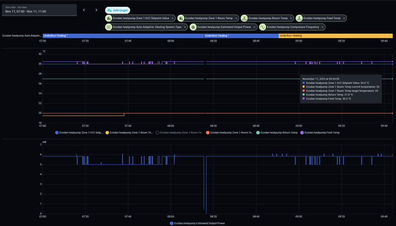
volgens de sim zou hij nu met 29 moeten draaien. Hij blijft een beetje hangen op 26HZ en 5,8KW est.output. Min voor de unit is ong 16HZ en 3,4KW
Overshoot comp is niet meer aanwezig in 11-10.4 zag ik, maar stelde ik voorheen ook niet in.
om 08:15 de nieuwe versie erop gezet, vandaar die dip.
/f/image/NZBAtlUkwPg7Yq4Mr8wysxHr.png?f=fotoalbum_large)