WP: ME PUHZ-SW75YAA+EHST20D-VM2C2+ESP | EVSE: SmartEVSE v2 | PV: 11kWp Growatt
Hij moet het verwerken en terug koppelen. Dat is het robuust. Anders loop je tegen issue aan, dat je 2 wijzigingen stuurt, en de 1e komt terug die evt conflicteert met de 2e
zie voorbeeld: https://github.com/gekkek.../heating-control.yaml#L27
nu is 1m ook wel overdreven, maar you get the point
[ Voor 12% gewijzigd door xoror op 13-10-2025 09:08 ]
Eenvoudig + Goedkoop Mitsubishi Warmtepomp uitlezen/besturen met een ESP32
/f/image/2OJAs76hk6BV05WOpRls8nOz.png?f=fotoalbum_large)
vandaag 2 runs gehad inmiddels (na 2 dagen niet verwarmen). De eerste was in de nacht voor de woonkamer, de 2e run om half 8 voor mijn kantoor. Ik ben begonnen met een (te) lage Ta van 25,5 om te kijken of de pendel functies werken:
- Er is niet gependeld!
- Aan het begin van de eerste heating run stijgt de heating offset zeer snel. Waarom?
- de start Ta van 25,5 (minimale Ta die ik heb ingesteld) wordt eigenlijk zeer snel opgevoerd en komt aan het einde van de eerste run al op 27,5 graden uit. Uit ervaring ligt in mijn huidige setup met naregeling het kantelpunt zo rond de 27 graden op wel/niet pendelen.
- Tussen 03 en 04 uur ligt de feedtemp en de flow temperatuur zeer aardig bij elkaar
- Vreemd genoeg wordt aan het einde van de eerste warmterun de flow temperature niet gereset. Ik had gedacht dat de flow temperature setpoint zou terugzakken naar de waarde die hoort bij de heating curve en slope (0,1). Kan wel te verklaren zijn omdat de heating curve (te) snel is gestegen tijdens de eerste run.
De tweede verwarmingsrun is voor kantoor. Ook staan 2 groepen voor de woonkamer altijd open, zodat ik vermogen kwijt kan)
- Deze run start met een behoorlijke hoge Ta van 27,5 graden
- Opvallend genoeg ligt de feed temperatuur in het eerste gedeelte van deze run er nog (flink) boven, soms wel tot 1 graden
- Om die reden wordt de uiteindelijke Ta opgevoerd naar 28,5 graden. 27 graden zou genoeg moeten zijn om pendelen te voorkomen.
- Echter tussen half 9 en half 10 ligt de feed temperatuur eigenlijk altijd nagenoeg lager dan de flow temperatuur. Echter, wordt er niet naar beneden bijgestuurd qua flow temp.
Doordat er 2 groepen in de woonkamer altijd open staan is er een overshoot in de woonkamer van 0,3 grade naar 21,8 (setpoint woonkamer inmiddels 21,5, haha ik heb de strijd verloren).
De high delta duration staat op 2 minuten ingesteld. Wellicht moet deze voor mijn setup omhoog.
Het verbruik van de 2 verwarmingsruns is 3,69 kWh electra geweest. (0,84 euro ongeveer)
Hopelijk weer genoeg feedback om van te leren
[ Voor 9% gewijzigd door Breud op 13-10-2025 10:38 ]
WP: ZCR-80YA-300 / RST30C-VM2ED + PUHZ-SHW80YAA PV: 4350 WP
- Hij stijgt snel omdat dat de anti pendel is ingrijpt. Je zat ws gedurende ingestelde aantal min met een delta van 1.0c boven je Ta setpoint. Dan gaat hij de offset +0.5 doen. Je ziet dat het stopt op het moment dat de delta lager wordt. En de volgende dag begint hij dus vrolijk op die offset. Je zou met 3m kunnen proberen, dan reageert hij iets later. Maar dat was bij @Grolsch te laat. Misschien 2.5m dat kan ook nog. Speel ermee
- De temperatuur wordt in AA niet gereset, we verhogen de offset, die wordt vanzelf gecorrigeerd als je overdag/volgende keer overshoot heb. We corrigeren geen offset omdat we blijkbaar afgedwaald waren (anders zat je niet aan je min vermogen). Alleen in standalone mode wordt hij gereset, dus als je zonder AA maar met anti pendel draait.
- dat de feed temp dicht bij Ta setpoint zit is een goed teken dat je offset + slope combi correct is voor de huidige omstandigheden.
Voor de 2e run moet je even setpoint h/c value + feedback temp posten en curve, dan zie je ws delta > 1.0 gedurende x minuten.
Maar goed dat de pendel weg is, hij corrigeert hem vanzelf weer naar beneden overdag voor de volgende keer. De correctie naar beneden gaat pas in bij overshoot van > 0.2c. Dus even je grafiek ernaast houden. (als je geen overshoot compensation heb ingesteld)
[ Voor 16% gewijzigd door xoror op 13-10-2025 10:53 ]
Eenvoudig + Goedkoop Mitsubishi Warmtepomp uitlezen/besturen met een ESP32
Waarom moet er dan wel worden gecompenseerd door de Ta te verhogen?
WP: ZCR-80YA-300 / RST30C-VM2ED + PUHZ-SHW80YAA PV: 4350 WP
Wat was je flow rate?
Maar misschien heeft die van jou wat langer nodig zodat hij iets trager reageert op die high delta
daarom wilde ik een grafiek zien hoe lang het bij jou was bij de vorige pendel
[ Voor 42% gewijzigd door xoror op 13-10-2025 11:43 ]
Eenvoudig + Goedkoop Mitsubishi Warmtepomp uitlezen/besturen met een ESP32
/f/image/dw6GCGu6ogWYjcGUfXBGytB2.png?f=fotoalbum_large)
Zie mijn signature. We zijn van 14 naar 8kw gegaan. Minimale vermogen ligt rond de4,5kW bij dese temperaturen. Die heb ik altijd wel ruimschoots gehaald.
Ik ben nu niet thuis, maar volgens mij was de flow 16 tot 18 liter per minuut. Ik check dat vanavond nog even voor de zekerheid als ik weer thuis ben :-)
WP: ZCR-80YA-300 / RST30C-VM2ED + PUHZ-SHW80YAA PV: 4350 WP
Ik gebruik een atom, maar ik heb er ook nog losse sensoren aanzitten, dus die moet ik dan missen. Daarbij kan niet zomaar updaten om dat de OTA key niet hetzelfde is.xoror schreef op zondag 12 oktober 2025 @ 22:45:
[...]
deze regel mist je: https://github.com/gekkek...f/ecodan-esphome.yaml#L62
Maar je issue is een broken esphome. > 2025.7.5 is gewoon voorlopig no-go voor uart communicatie.
je moet esphome voorlopig vast zetten op 2025.7.5. Dat werkt een beetje lastig met esphomebuilder, die pakt altijd de laatste, en moet je dus met dockers gaan lopen klooien.
https://github.com/gekkek...ecodan-hp/discussions/171
Gebruik je gewoon een atom ? Dan kan je gewoon mijn binaries gebruiken.
https://github.com/gekkek.../docs/install-from-bin.md
Ik zou even moeten kijken hoe ik zo'n oude esphome weer terug kan krijgen.. Die heb ik niet meer bij mijn backups zitten helaas.
WP: ME PUHZ-SW75YAA + ERST30D-VM2ED | Solar: 17x TSM-340-DE06M.08 (5780Wp ~6200kWh), Azimuth 179°, Hellingshoek: 34° | PC specs
@Breud Zal even straks kijken, maar 6kW nu outputten is wel erg fors, ik zit maar op 3 - 4 vandaag met puhz-sw75yaa. Het kan zijn dat jouw wp iets meer tijd nodig heeft dan die 2m om te reageren, dus dat ik meerdere keren heb opgehoogd omdat er geen resultaat was. Je zou 3m kunnen proberen als hij weer wat naar beneden is gegaan. De 4.3 haal je toch niet met ta=27 gok ik?
Als ik het databoek goed lees zit je met Ta=25 bij Tb = 12 (denk wel dat dat de buiten temp was) op 4.3kW output.
Omdat jij Ta=27-27.5 moet hanteren, zou ik verwachten dat we daar in de buurt van zitten. Op hoeveel hz was hij aan het snorren ? Lijkt alsof hij in mid tabel aan het draaien is en niet min.
Bij mid zie je wel 6.4kW en dat is wat we zien. Ben je trouwens wel wat vooruit gegaan met min vermogen ? Want dit is nog best hoog. Welke delta T hoorde hierbij ?
@Grolsch zijn er nog condities bij zubadan waarbij de wp naar min modus gaat ?
[ Voor 55% gewijzigd door xoror op 13-10-2025 12:43 ]
Eenvoudig + Goedkoop Mitsubishi Warmtepomp uitlezen/besturen met een ESP32
Ik ga morgen weer eens met Ta 27 graden proberen en de vermogens eens in de gaten houden.
WP: ZCR-80YA-300 / RST30C-VM2ED + PUHZ-SHW80YAA PV: 4350 WP
1 beïnvloedbare is Tbuiten, maar de rest doe je niets aan.
Wat mij ook opvalt dat bij blijkbaar bij lagere TA's de frequentie niet zover kan zakken.
Bijvoorbeeld, bij TA30 gaat de WP naar 20HZ, bij TA25 gaat de WP naar 36HZ, ook als setpoint wordt overschreden.
Dit heeft denk ik te maken met bepaalde temperaturen van de compressor ofzo.
[ Voor 4% gewijzigd door Grolsch op 13-10-2025 15:44 ]
Maar ik doe wel Ta=24-25, misschien heeft dat er ook mee te maken. Ik zat tussen 22hz-36hz vandaag
Eenvoudig + Goedkoop Mitsubishi Warmtepomp uitlezen/besturen met een ESP32
Ik heb 280m2 vloerverwarming, met jouw wp had ik wel ta 23 kunnen draaien
[ Voor 13% gewijzigd door Grolsch op 13-10-2025 17:22 ]
/f/image/DuZk99qhIxahbCDBxvZ6wbKr.png?f=fotoalbum_large)
/f/image/eJo5TWWEnwQ4h2DIHAJT2JiF.png?f=fotoalbum_large)
/f/image/tkKzoebHEIZubTXmYIlK6zkA.png?f=fotoalbum_large)
de compressor heeft geweest tussen de 20Hz en de 36hz. Lijkt me vrij rustig, niet?
Flow rate is zo'n 17/18 liter per minuut geweest. Kan misschien nog wat hoger als ik extra groepen open zet.
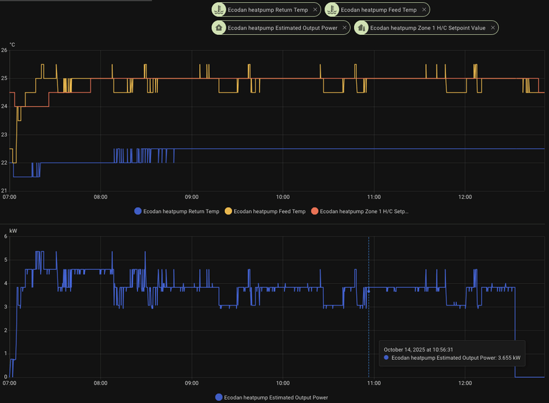
Het valt wel op dat de delta T vrij hoog is. Op sommige momenten wel 5 a 6 graden. De vloer is natuurlijk nog relatief koud, en met de 2x2uurtjes die vandaag verwarmd zijn natuurlijk lang nog niet op temperatuur.
Je ziet de return temp wel netjes oplopen naarmate de verwarming aanblijft.
Kan het zijn dat de (estimated) output power 'fictief' is omdat delta T nog zo hoog is? Met 25,5 graden aanvoer (feed temperatuur dan bijna 2 graden hoger) zou de pomp gaat pendelen, betekenen dat het minimale vermogen niet bereikt wordt. Het berekende output vermogen is wellicht dan wat misleidend door de koude vloer?
Ik heb deze maand pas 19kWh electra weggestookt voor verwarmen. Das vrij weinig natuurlijk nog.
WP: ZCR-80YA-300 / RST30C-VM2ED + PUHZ-SHW80YAA PV: 4350 WP
Helaas werken beide opties niet, dus via de esphome legacy addons als handmatig in een python venv. Compilen gaat nog steeds mis op dezelfde fout. Zowel op mijn werk pc als thuis:xoror schreef op maandag 13 oktober 2025 @ 12:17:
@HaTe zie post AUijtdehaag in "Mitsubishi Ecodan warmtepomp uitlezen via cn105 + esp32" hoe je 2025.7.5 kan gebruiken. En anders zelf manual compilen https://github.com/gekkek...docs/build-from-source.md
1
2
3
4
5
6
7
8
9
10
11
12
13
14
15
16
17
18
19
20
21
22
23
24
25
26
27
28
29
30
31
32
33
34
35
36
37
38
39
40
41
42
43
44
45
46
47
48
49
50
| Reading CMake configuration... -- Found Git: C:/Program Files/Git/cmd/git.exe (found version "2.39.0.windows.2") -- git rev-parse returned 'fatal: not a git repository (or any of the parent directories): .git' -- The C compiler identification is GNU 13.2.0 -- The CXX compiler identification is GNU 13.2.0 -- The ASM compiler identification is GNU -- Found assembler: C:/Users/kscha/.platformio/packages/toolchain-xtensa-esp-elf/bin/xtensa-esp32s3-elf-gcc.exe -- Detecting C compiler ABI info -- Detecting C compiler ABI info - done -- Check for working C compiler: C:/Users/kscha/.platformio/packages/toolchain-xtensa-esp-elf/bin/xtensa-esp32s3-elf-gcc.exe - skipped -- Detecting C compile features -- Detecting C compile features - done -- Detecting CXX compiler ABI info -- Detecting CXX compiler ABI info - done -- Check for working CXX compiler: C:/Users/kscha/.platformio/packages/toolchain-xtensa-esp-elf/bin/xtensa-esp32s3-elf-g++.exe - skipped -- Detecting CXX compile features -- Detecting CXX compile features - done -- Building ESP-IDF components for target esp32s3 -- Configuring incomplete, errors occurred! fatal: not a git repository (or any of the parent directories): .git CMake Error at C:/Users/kscha/.platformio/packages/framework-espidf/tools/cmake/build.cmake:552 (message): Traceback (most recent call last): File "<frozen runpy>", line 189, in _run_module_as_main File "<frozen runpy>", line 112, in _get_module_details File "C:\Users\kscha\.platformio\penv\.espidf-5.3.2\Lib\site-packages\idf_component_manager\__init__.py", line 6, in <module> from idf_component_tools.environment import ComponentManagerSettings File "C:\Users\kscha\.platformio\penv\.espidf-5.3.2\Lib\site-packages\idf_component_tools\__init__.py", line 9, in <module> if ComponentManagerSettings().DEBUG_MODE: ^^^^^^^^^^^^^^^^^^^^^^^^^^ File "C:\Users\kscha\.platformio\penv\.espidf-5.3.2\Lib\site-packages\pydantic_settings\main.py", line 193, in __init__ super().__init__( File "C:\Users\kscha\.platformio\penv\.espidf-5.3.2\Lib\site-packages\pydantic\main.py", line 250, in __init__ validated_self = self.__pydantic_validator__.validate_python(data, self_instance=self) ^^^^^^^^^^^^^^^^^^^^^^^^^^^^^^^^^^^^^^^^^^^^^^^^^^^^^^^^^^^^^^^^^^^^^ File "C:\Users\kscha\.platformio\penv\.espidf-5.3.2\Lib\site-packages\idf_component_tools\environment.py", line 148, in fallback_to_default if field.validation_alias: ^^^^^^^^^^^^^^^^^^^^^^ AttributeError: 'NoneType' object has no attribute 'validation_alias' Call Stack (most recent call first): C:/Users/kscha/.platformio/packages/framework-espidf/tools/cmake/project.cmake:710 (idf_build_process) CMakeLists.txt:3 (project) ============================================= [FAILED] Took 285.01 seconds ============================================= (venv) PS D:\development\esphome-ecodan> |
Ik ben nu even aan het kijken of ik eruit kom welke dependcy ik moet downgraden
WP: ME PUHZ-SW75YAA + ERST30D-VM2ED | Solar: 17x TSM-340-DE06M.08 (5780Wp ~6200kWh), Azimuth 179°, Hellingshoek: 34° | PC specs
volgens mij is pydantic nu helaas ook breaking met esphome 2025.7.5
Dit moet je afdwingen pydantic<2.12.0
verder heb je python 3.12 nodig
Zie mijn build script op GitHub
https://github.com/gekkek...-release-binaries.yml#L67
@Breud die output power klopt vrij goed hoor (natuurlijk zit je met afrondingen op halve graden, en flow op hele liters). Niet helemaal exact maar ook niet zo afwijkend. Je heb hem naast het mitsu getal gelegd en je ziet dat het vrij overeenkomt.
Flow van 18 l/m bij delta t van 5 geeft 6.3kW
Je vloer temp is gewoon 22c, daar moet hij 27 van maken, en bij die flow is daarvoor 6.3kW nodig.
wanneer de delta t daalt, zou ie naar lager vermogen moeten gaan. Alleen is die dan alweer klaar met verwarmen. Bij delta van 3.5 zit je ongeveer op je min vermogen.
Als we op 25.5 konden beginnen was zat je ook op min output. Mijn wp begint ook vaak wat hoger voor hij terug gaat. Ik denk dat dat bij jouw het issue is icm koude vloer.
Maar ik weet dus niet wanneer die bij jou worden vrijgegeven. Blijkbaar in de nacht niet, want toen zagen we high delta t overshoot gedurende 2m.
[ Voor 92% gewijzigd door xoror op 13-10-2025 20:34 ]
Eenvoudig + Goedkoop Mitsubishi Warmtepomp uitlezen/besturen met een ESP32
Is gelukt! Zie nu net je build script, maar met je hint van pydantic < 2.12.0 was het gelukt. Eindelijk weer communicatie met de warmtepomp... Bedankt!xoror schreef op maandag 13 oktober 2025 @ 20:12:
heb je die energy.yaml.nog toegevoegd zoals aangegeven in vorige post?
volgens mij is pydantic nu helaas ook breaking met esphome 2025.7.5
Dit moet je afdwingen pydantic<2.12.0
verder heb je python 3.12 nodig
Zie mijn build script op GitHub
https://github.com/gekkek...-release-binaries.yml#L67
WP: ME PUHZ-SW75YAA + ERST30D-VM2ED | Solar: 17x TSM-340-DE06M.08 (5780Wp ~6200kWh), Azimuth 179°, Hellingshoek: 34° | PC specs
Eenvoudig + Goedkoop Mitsubishi Warmtepomp uitlezen/besturen met een ESP32
Zou je voor iets als nachtverlaging nu de Setpoint Bias aanraden boven het verzetten van de thermostaat? Bijvoorbeeld door hem overdag op +1 te zetten of 's nachts op -1?
De bias werkt alleen in AA. Dus als je AA gebruikt dan is dat goed. Want als je je thermostaat zet krijg je dat hij in de avond ziet dat de woning "te warm is" immers je bent ws onder je setpoint en kan de offset een beetje driften (in AA). Dat komt vanzelf weer goed als hij gaat verwarmen, maar met de bias is dat mooier te regelen.
in de nacht -1 is volgens mij voldoende. Als je overdag +1 doet dan gaat hij harder verwarmen.
Eenvoudig + Goedkoop Mitsubishi Warmtepomp uitlezen/besturen met een ESP32
Is de vloer bij jou wel op temperatuur? Ergo, hoeveel verwarm jij op dit moment al?xoror schreef op maandag 13 oktober 2025 @ 20:12:
heb je die energy.yaml.nog toegevoegd zoals aangegeven in vorige post?
volgens mij is pydantic nu helaas ook breaking met esphome 2025.7.5
Dit moet je afdwingen pydantic<2.12.0
verder heb je python 3.12 nodig
Zie mijn build script op GitHub
https://github.com/gekkek...-release-binaries.yml#L67
@Breud die output power klopt vrij goed hoor (natuurlijk zit je met afrondingen op halve graden, en flow op hele liters). Niet helemaal exact maar ook niet zo afwijkend. Je heb hem naast het mitsu getal gelegd en je ziet dat het vrij overeenkomt.
Flow van 18 l/m bij delta t van 5 geeft 6.3kW
Je vloer temp is gewoon 22c, daar moet hij 27 van maken, en bij die flow is daarvoor 6.3kW nodig.
wanneer de delta t daalt, zou ie naar lager vermogen moeten gaan. Alleen is die dan alweer klaar met verwarmen. Bij delta van 3.5 zit je ongeveer op je min vermogen.
Als we op 25.5 konden beginnen was zat je ook op min output. Mijn wp begint ook vaak wat hoger voor hij terug gaat. Ik denk dat dat bij jouw het issue is icm koude vloer.
Maar ik weet dus niet wanneer die bij jou worden vrijgegeven. Blijkbaar in de nacht niet, want toen zagen we high delta t overshoot gedurende 2m.
WP: ZCR-80YA-300 / RST30C-VM2ED + PUHZ-SHW80YAA PV: 4350 WP
Breud schreef op dinsdag 14 oktober 2025 @ 12:45:
[...]
Is de vloer bij jou wel op temperatuur? Ergo, hoeveel verwarm jij op dit moment al?
/f/image/IA9y1yTqaXvnPvL9MTTYNmNO.png?f=fotoalbum_large)
Mijn vloer is ook 22c en kruipt naar 22.5c. Ik heb verwarming uitstaan in de avond (pas aan als het buiten < 5c is)
Als ik dan op 25 begin, dan heb ik maar delta T van 3 bij flow van 21 l/m. Vandaag geeft hij het min niet echt vrij en zit ik wat boven de 3kW output. Het grote verschil is dus dat mijn wp op 25 wel werkt. Hier begint hij trouwens op 24c, en door anti pendel wordt dat naar 25c geduwd. Ik kan hier ook 24 a 24.5 draaien (dat deed ie ook voor we de anti pendel hadden). Maar de COP is niet het beste bij het minimum dus dikke prima dat hij het hier even naar boven brengt.
Eenvoudig + Goedkoop Mitsubishi Warmtepomp uitlezen/besturen met een ESP32
Je hebt wel wat meer flow, zou het hem daarin zitten?
WP: ZCR-80YA-300 / RST30C-VM2ED + PUHZ-SHW80YAA PV: 4350 WP
Jouw wp is gewoon z'n 'joekel' maar gelimiteerd lijkt het (of iig zelfde compressor als die grotere varianten). Je min vermogen is vrij hoog 4.3kW voor een 8kW model. De huidige R32 modellen kunnen allemaal terug naar 3.3kW, zelfs die 12kW gevallen geloof ik. Vandaar dat ik toen gehamerd had toen je ging switchen om te kijken naar min vermogen van je nieuwe unit, anders schiet je weinig mee op.
Bij 7 graden buiten kan je wel terug naar 3.6kW, dus je heb gewoon ook een beetje pech met dit weer
Mijn flow is 21 l/m, maar dat is omdat mijn leidingen net net voldoen. @#%@#% eigenwijze installateurs. Met een hogere flow kan je inderdaad naar een lagere delta T.
Met 21 flow zou je naar delta T van 4 kunnen ipv 5 wat je nu heb. Maw, het verbetert wel iets als je je flow hoger krijgt, maar je blijft met die min vermogen stoeien.
Maar de flow wordt bepaald door pomp en leidingwerk. En ws is bij jou knietjes walhalla

@Breud je heb je vuil filter toch wel al een keer schoon gemaakt? Er wil nog wel wat rommel in zitten, zeker na oplevering
[ Voor 11% gewijzigd door xoror op 14-10-2025 13:27 ]
Eenvoudig + Goedkoop Mitsubishi Warmtepomp uitlezen/besturen met een ESP32

Ja de meesten doen het zelf hier (vuil filter schoonmaken). Er staat ergens in het gewone topic een link naar filmpje, maar ik kan het even niet meer vinden. @Grolsch had het gepost volgens mij
[ Voor 46% gewijzigd door xoror op 14-10-2025 13:47 ]
Eenvoudig + Goedkoop Mitsubishi Warmtepomp uitlezen/besturen met een ESP32
WP: ZCR-80YA-300 / RST30C-VM2ED + PUHZ-SHW80YAA PV: 4350 WP
Grolsch in "Lucht/Water warmtepomp om mee te verwarmen en koelen #6"Breud schreef op dinsdag 14 oktober 2025 @ 13:55:
Gevonden maar mij te technisch. Ik laat het lekker aan de installateur over. Ik heb hier een magneetfilter aan de buitenkant zitten. Gok dat die al aardig wat tegenhoud
Stelt echt niets voor hoor, of laat je de banden ook oppompen bij de autogarage ?
Ik maak het filter 2 x per jaar schoon, is bij mij ook echt wel nodig, flow zakt van 26 L/minuut naar 20/Lminuut
Stappen 3 en 7 doe ik tegenwoordig al niet meer.
[ Voor 4% gewijzigd door Grolsch op 14-10-2025 14:10 ]
WP: ZCR-80YA-300 / RST30C-VM2ED + PUHZ-SHW80YAA PV: 4350 WP
Eenvoudig + Goedkoop Mitsubishi Warmtepomp uitlezen/besturen met een ESP32
Dan nog een andere vraag: ik heb inderdaad AA ingesteld (en fixed flow temp). Ik gebruik de standaard Ecodan-thermostaat. Echter, als ik AA aanzet, het binnen 22 graden is en de thermostaat op 20,5 graden staat, dan gaat hij alsnog verwarmen. Dat lijkt me niet de bedoeling, of is dat onderdeel van het leerproces?
Zolang je flow goed genoeg is en redelijk stabiel blijft voldoet het volgens mij om alleen het magneetfilter af en toe te checken.Breud schreef op dinsdag 14 oktober 2025 @ 13:55:
Gevonden maar mij te technisch. Ik laat het lekker aan de installateur over. Ik heb hier een magneetfilter aan de buitenkant zitten. Gok dat die al aardig wat tegenhoud
WP: ME PUHZ-SW100YAA + EHSC-VM2D + HTWBOI-300 || AC: MHI SRK/C 50 ZS-W + MHI SRK/C 35 ZS-W || PV: 10.4 kWp ZO/ZW + Enphase IQ8+ || MV: Itho Daalderop CVE-S Optima Inside CO2
Puur uit interesse, als je een Mitsubishi thermostaat hebt, waarom prefereer je dan de AA van Xoror boven de ruimteregeling van Mitsubishi zelf?timsluis schreef op dinsdag 14 oktober 2025 @ 15:19:
@xoror Hier ook vloerverwarming en een goed geïsoleerde nieuwbouwwoning. Ik kan me voorstellen dat je de verwarming wel aan wilt laten staan, zodat hij op koude dagen ’s nachts alsnog aanslaat.
Dan nog een andere vraag: ik heb inderdaad AA ingesteld (en fixed flow temp). Ik gebruik de standaard Ecodan-thermostaat. Echter, als ik AA aanzet, het binnen 22 graden is en de thermostaat op 20,5 graden staat, dan gaat hij alsnog verwarmen. Dat lijkt me niet de bedoeling, of is dat onderdeel van het leerproces?
WP: ME PUHZ-SW100YAA + EHSC-VM2D + HTWBOI-300 || AC: MHI SRK/C 50 ZS-W + MHI SRK/C 35 ZS-W || PV: 10.4 kWp ZO/ZW + Enphase IQ8+ || MV: Itho Daalderop CVE-S Optima Inside CO2
Onderstaande post beschrijft het wat beter, incl. een aantal plaatjes en zelfs een filmpje.Breud schreef op dinsdag 14 oktober 2025 @ 14:17:
Heb je filnpje ervan? Kan ik me er iets beter wat bij voorstellen
Grolsch in "Mitsubishi Electric Ecodan Lucht/Water Warmtepompen"
Stap 7 heb ik eigenlijk helemaal niet nodig gehad de laatste jaren, ook water bijvullen al jaren niet gedaan, zorgen dat je niet teveel water verliest, zie stap 3
Je moet nog een overshoot van 1c instellen bij de opties voor de wireless thermostaat.timsluis schreef op dinsdag 14 oktober 2025 @ 15:19:
@xoror Hier ook vloerverwarming en een goed geïsoleerde nieuwbouwwoning. Ik kan me voorstellen dat je de verwarming wel aan wilt laten staan, zodat hij op koude dagen ’s nachts alsnog aanslaat.
Dan nog een andere vraag: ik heb inderdaad AA ingesteld (en fixed flow temp). Ik gebruik de standaard Ecodan-thermostaat. Echter, als ik AA aanzet, het binnen 22 graden is en de thermostaat op 20,5 graden staat, dan gaat hij alsnog verwarmen. Dat lijkt me niet de bedoeling, of is dat onderdeel van het leerproces?
Die wireless thermostaat heeft namelijk bij mild weer een overshoot van 1c (is mij verteld). En gaat lager worden als het kouder wordt. Je moet wel weten wat de overshoot is helaas om mijn impl goed te gebruiken.
Maar lijkt redelijk te werken met de ruimte regeling van mitsubishi. Als die goed werkt, en je heb niets van mijn extra's nodig, zou ik gewoon de ruimte regeling gebruiken.
Proberen kan natuurlijk altijd.
[ Voor 5% gewijzigd door xoror op 14-10-2025 16:34 ]
Eenvoudig + Goedkoop Mitsubishi Warmtepomp uitlezen/besturen met een ESP32
Volgens mij schakelt de thermostaat van Mitsubishi met AA nog steeds de WP aan en uit. Het verschil is dat je niet de zelflerende functie van Mitsubishi gebruikt. Die gebruik ik liever niet omdat:michaelvo schreef op dinsdag 14 oktober 2025 @ 15:26:
[...]
Puur uit interesse, als je een Mitsubishi thermostaat hebt, waarom prefereer je dan de AA van Xoror boven de ruimteregeling van Mitsubishi zelf?
1) Ik geen idee heb wat er gebeurt en waar hij op stuurt. Bij AA van Xoror zie je precies welke flowtemperatuur hij hanteert en kun je op verschillende manieren finetunen, waaronder een bias meegeven om extra te verwarmen bij bijvoorbeeld lage energietarieven.
2) Niet dat het vaak gebeurt, maar de Ecodan vergeet zijn learnings als hij van het stroom is geweest.
Ok, duidelijk. De flow setpoint waarde kun je trouwens ook tijdens Mitsubishi ruimteregeling gebruik uit de ESP trekken. En idd de Ecodan is nogal vergeetachtig, maar laatste keer was hij bij mij na een dag alweer op orde. Maar er is een stuk minder te finetunen idd!timsluis schreef op dinsdag 14 oktober 2025 @ 16:37:
[...]
Volgens mij schakelt de thermostaat van Mitsubishi met AA nog steeds de WP aan en uit. Het verschil is dat je niet de zelflerende functie van Mitsubishi gebruikt. Die gebruik ik liever niet omdat:
1) Ik geen idee heb wat er gebeurt en waar hij op stuurt. Bij AA van Xoror zie je precies welke flowtemperatuur hij hanteert en kun je op verschillende manieren finetunen, waaronder een bias meegeven om extra te verwarmen bij bijvoorbeeld lage energietarieven.
2) Niet dat het vaak gebeurt, maar de Ecodan vergeet zijn learnings als hij van het stroom is geweest.
WP: ME PUHZ-SW100YAA + EHSC-VM2D + HTWBOI-300 || AC: MHI SRK/C 50 ZS-W + MHI SRK/C 35 ZS-W || PV: 10.4 kWp ZO/ZW + Enphase IQ8+ || MV: Itho Daalderop CVE-S Optima Inside CO2
Ik denk dat @xoror ook veel meer afgiftevermogen heeft in zijn vloerverwarming, dan kun je dus vanzelfsprekend af met een veel lagere Ta.Breud schreef op dinsdag 14 oktober 2025 @ 12:59:
Toch gek dat jij, met een iets kleinere WP, die vele lagere aanvoer tempersturen kunt halen.
Je hebt wel wat meer flow, zou het hem daarin zitten?
Wat je ook in je tabel ziet is dat de Zubadan niet ver kan terug moduleren bij lage TA's, ik heb hetzelfde, misschien nog wel erger met mijn PUHZ-112YHA.
Het probleem is alleen dat je bij TA35 wel zoveel afgifte hebt dat hij nooit op minimaal vermogen gaat draaien.
Ik zie nu door het antipendeldingetje van Xoror dat bij lage TA's de minimale frequentie naar boven gaat.
Komt eigenlijk overeen met je tabel.
Ik zal mijn tabel er eens bijzoeken.
[ Voor 36% gewijzigd door Grolsch op 14-10-2025 17:02 ]
Ik heb de laatste fw erop gezet en aangesloten en ik kan de ecodan in HA uitlezen maar ik zie heel veel sensoren geen waarde geven.xoror schreef op maandag 13 oktober 2025 @ 00:46:
@corsat
Als je tijd heb zou je deze test firmware kunnen proberen met je proxy? Ik forward nu ook onbekende protocol tussen de master/slaves. In theorie support ik dan alle mogelijke protocollen nu. En als het niet werkt dan kan ik nu wat meer data loggen.
https://github.com/gekkek...releases/tag/2025-10-13.2
/f/image/rMJFHXrAJsupOSf3Aar1qlrZ.png?f=fotoalbum_large)
/f/image/bkxOcCGtYuIwrM4Ee2UleoZ9.png?f=fotoalbum_large)
/f/image/pSDmo009kfPOI2PvK6nkRGTc.png?f=fotoalbum_large)
/f/image/xEgmraAcIJynqrRyp4seLT5v.png?f=fotoalbum_large)
/f/image/hMjcnIPSgqVWfsOAbHVZIOJ5.png?f=fotoalbum_large)
/f/image/1jGBaEt11xN95j2DqEca6sjR.png?f=fotoalbum_large)
/f/image/Y4vmekYiDuRvnxh5lDDEAJp9.png?f=fotoalbum_large)
Ecodan 7,5kW Nibe F130 ventilatie warmtepomp, 300l RVS SWW, 8400wp zonnepanelen, LL airco/verwarming, 2 MARSTEK VENUS E firmware v153 BMS 215 combination CT003 v117 app v1.6.47
Sterker nog, je ziet helemaal géén waarden van de WPcorsat schreef op dinsdag 14 oktober 2025 @ 17:03:
[...]
Ik heb de laatste fw erop gezet en aangesloten en ik kan de ecodan in HA uitlezen maar ik zie heel veel sensoren geen waarde geven.[Afbeelding]
[Afbeelding]
[Afbeelding]
[Afbeelding]
[Afbeelding]
[Afbeelding]
[Afbeelding]
Had je niet de proxy firmware moeten hebben
Ik kan mijn melcloud app na aanzetten niet meer gebruiken om mijn airco's aan te sturen.
Ecodan 7,5kW Nibe F130 ventilatie warmtepomp, 300l RVS SWW, 8400wp zonnepanelen, LL airco/verwarming, 2 MARSTEK VENUS E firmware v153 BMS 215 combination CT003 v117 app v1.6.47
een paar en daarom vraag ik mij af of ik nog iets aan moet zetten.Grolsch schreef op dinsdag 14 oktober 2025 @ 17:05:
[...]
Sterker nog, je ziet helemaal géén waarden van de WP
Had je niet de proxy firmware moeten hebben
Duidelijk is in ieder geval dat de hele melcloud app niets meer doet.
Ecodan 7,5kW Nibe F130 ventilatie warmtepomp, 300l RVS SWW, 8400wp zonnepanelen, LL airco/verwarming, 2 MARSTEK VENUS E firmware v153 BMS 215 combination CT003 v117 app v1.6.47
Om nog even hier op terug te komen, zie hieronder de tabel van mijn WP:Grolsch schreef op dinsdag 14 oktober 2025 @ 16:59:
[...]
Ik denk dat @xoror ook veel meer afgiftevermogen heeft in zijn vloerverwarming, dan kun je dus vanzelfsprekend af met een veel lagere Ta.
Wat je ook in je tabel ziet is dat de Zubadan niet ver kan terug moduleren bij lage TA's, ik heb hetzelfde, misschien nog wel erger met mijn PUHZ-112YHA.
Het probleem is alleen dat je bij TA35 wel zoveel afgifte hebt dat hij nooit op minimaal vermogen gaat draaien.
Ik zie nu door het antipendeldingetje van Xoror dat bij lage TA's de minimale frequentie naar boven gaat.
Komt eigenlijk overeen met je tabel.
Ik zal mijn tabel er eens bijzoeken.

Dus bij T-buiten +12 graden en een Taanvoer van 25 graden is het minimale vermogen 10,5KW.
Nu dacht ik met 280m2 vloerverwarming een aardig oppervlak te hebben, maar volgens de WTH calculator heb ik dan 477m2 vloerverwarming nodig (10.500/22), en dat ga ik net niet redden
Volgens mij heeft @xoror de 75YAA, zie onderstaande tabel

Zijn minimale vermogen is 2,9KW bij Tbuiten +12 en TA25.
Die unit kan dus bijna 4 x zo ver terug moduleren in vergelijking met mijn Zubadan.
@Breud welke unit had jij ook alweer precies
Nee, je ziet helemaal geen waarden van de WP zelf, en je hebt het over melcloud, dan heb je de verkeerde firmware erop staan.corsat schreef op dinsdag 14 oktober 2025 @ 17:11:
[...]
een paar en daarom vraag ik mij af of ik nog iets aan moet zetten.
Duidelijk is in ieder geval dat de hele melcloud app niets meer doet.
Je had de proxy variant moeten hebben, namelijk deze:
esp32s3-proxy2-z1-nl-2025-10-12.5.ota.bin
Die kun je zo via de webpagina updaten, +- 1 minuut werk.
En dit weet ik niet omdat ik zo slim ben, maar omdat ik "toevallig" hetzelfde probleem had afgelopen weekend
[ Voor 28% gewijzigd door corsat op 14-10-2025 17:23 ]
Ecodan 7,5kW Nibe F130 ventilatie warmtepomp, 300l RVS SWW, 8400wp zonnepanelen, LL airco/verwarming, 2 MARSTEK VENUS E firmware v153 BMS 215 combination CT003 v117 app v1.6.47
laatste pre-releases kan je altijd vinden op
https://github.com/gekkekoe/esphome-ecodan-hp/releases
Ik maak elke keer nieuwe build als er wat dingen gefixed zijn, zodat mensen continu kunnen testen. Dus even de 13.4 pakken. Maar je heb 13.2 is goed genoeg, als ik wat logging kan krijgen zou dat helpen
@corsat is wat voor mij aan het testen, om de wat oudere pac werkend te krijgen, dus hij heeft een pre-release nodig
[ Voor 57% gewijzigd door xoror op 14-10-2025 17:35 ]
Eenvoudig + Goedkoop Mitsubishi Warmtepomp uitlezen/besturen met een ESP32
Ik heb hier rujm 300m2 vloerverwarming. Volgens mij het zelfde als bij @xoror ’helaas’ staat er wel een hoop dicht vanwege de naregeling.Grolsch schreef op dinsdag 14 oktober 2025 @ 16:59:
[...]
Ik denk dat @xoror ook veel meer afgiftevermogen heeft in zijn vloerverwarming, dan kun je dus vanzelfsprekend af met een veel lagere Ta..
Het voorbeeld plaatje voor schoonmaken filter is niet van mijn serie. Zo zie ik het namelijk bij mijn puhz model niet zitten
WP: ZCR-80YA-300 / RST30C-VM2ED + PUHZ-SHW80YAA PV: 4350 WP
Ik vind het maar tricky. Water en elktra zijn niet zo’n combinatie. Dan heb je ook nog het probleem van lucht.
WP: ZCR-80YA-300 / RST30C-VM2ED + PUHZ-SHW80YAA PV: 4350 WP
Hoeveel m2 staat er dan wel minimaal openBreud schreef op dinsdag 14 oktober 2025 @ 17:33:
[...]
Ik heb hier rujm 300m2 vloerverwarming. Volgens mij het zelfde als bij @xoror ’helaas’ staat er wel een hoop dicht vanwege de naregeling.
De SHW80YAA die jij hebt doet minimaal 4,3KW bij TA25 - Tbuiten +12.
Dan heb je toch teveel dicht staan.
Waarom heb heb je naregeling eigenlijk? Ik ben er vanaf gestapt.
Eenvoudig + Goedkoop Mitsubishi Warmtepomp uitlezen/besturen met een ESP32
Is nu eenmaal oorzaak gevolg.
Been there done that
Ik heb bij mij de slaapkamers wel aardig geknepen, ongeveer 0,75l/ minuut per kring
Eenvoudig + Goedkoop Mitsubishi Warmtepomp uitlezen/besturen met een ESP32
Dan draai ik alles vol open en de badkamer dicht.xoror schreef op dinsdag 14 oktober 2025 @ 19:23:
Ja als je die knijpt dan ben je er meestal wel, badkamer wel lekker open laten. Het is alleen in de zomer met koeling dat weer wat onhandig, dan wil je wel wat meer open
Eenvoudig + Goedkoop Mitsubishi Warmtepomp uitlezen/besturen met een ESP32
in principe staat alles dicht via de naregeling. In principe vewarmen we alleen woonkamer (21,5) en de leefkelder (21). Boven de slaapkamers heb ik liefste koud (18).Grolsch schreef op dinsdag 14 oktober 2025 @ 18:50:
[...]
Hoeveel m2 staat er dan wel minimaal open
De SHW80YAA die jij hebt doet minimaal 4,3KW bij TA25 - Tbuiten +12.
Dan heb je toch teveel dicht staan.
Waarom heb heb je naregeling eigenlijk? Ik ben er vanaf gestapt.
je zou denken dat het zaakje pendelt, maar regelmatig zit ik voor het verwarmen van de woonkamer / kelder toch makkelijk aan de 6 a 7 kw output. Dat rijmt toch eignelijk niet bij zo'n lage flow?
Delta T is waarschijnlijk te hoog, waardoor hij met een (berekend) vermogen vrij hoog uit komt. Vanmiddag was de delta T zo'n 5 a 6 graden. Aanvoer 28, retourn 22,5.
[ Voor 10% gewijzigd door Breud op 14-10-2025 21:43 ]
WP: ZCR-80YA-300 / RST30C-VM2ED + PUHZ-SHW80YAA PV: 4350 WP
Wat is je flow dan?Breud schreef op dinsdag 14 oktober 2025 @ 21:39:
[...]
in principe staat alles dicht via de naregeling. In principe vewarmen we alleen woonkamer (21,5) en de leefkelder (21). Boven de slaapkamers heb ik liefste koud (18).
je zou denken dat het zaakje pendelt, maar regelmatig zit ik voor het verwarmen van de woonkamer / kelder toch makkelijk aan de 6 a 7 kw output. Dat rijmt toch eignelijk niet bij zo'n lage flow?
Delta T is waarschijnlijk te hoog, waardoor hij met een (berekend) vermogen vrij hoog uit komt.
En lage flow betekent hoge DT, vandaar ook de hoge(re) ta.
Heb je een buffervat? Indien nee dan kan je lagere flow veroorzaakt worden die het beperkte aantal groepen wat open staat.
Flow was zo'n 17 / 18 liter per minuut. Hangt inderdaad een buffer (op de retour) volgens mij.Grolsch schreef op dinsdag 14 oktober 2025 @ 21:43:
[...]
Wat is je flow dan?
En lage flow betekent hoge DT, vandaar ook de hoge(re) ta.
Heb je een buffervat? Indien nee dan kan je lagere flow veroorzaakt worden die het beperkte aantal groepen wat open staat.
WP: ZCR-80YA-300 / RST30C-VM2ED + PUHZ-SHW80YAA PV: 4350 WP
Een buffervat in de retour (in serie dus) is niets anders dan een geïsoleerde radiator, die helpt je qua flow helemaal niets, of er moet nog iets van een bypass tussen zitten.Breud schreef op dinsdag 14 oktober 2025 @ 21:44:
[...]
Flow was zo'n 17 / 18 liter per minuut. Hangt inderdaad een buffer (op de retour) volgens mij.
Maar eigenijk alles wat je vertelt klinkt mij niet meer dan logisch in de oren gezien je situatie. Flow is ook niet te laag ofzo, en ja met een hogere flow krijg je een kleinere dt dus een lagere ta, maar dan zul je toch echt meer groepen moeten open zetten.
zal eens wat extra groepen open zetten, kijken wat 't zaakje doet.
WP: ZCR-80YA-300 / RST30C-VM2ED + PUHZ-SHW80YAA PV: 4350 WP
Eenvoudig + Goedkoop Mitsubishi Warmtepomp uitlezen/besturen met een ESP32
Maar volgens mij 18 liter per minuut. En als er dan meer / teveel groepen open gaan zakt het debiet op de verdelers aardig terug. Wat volgens mij het gevolg heeft dat de betreffende kamers niet snel genoeg op temperatuur komen.
WP: ZCR-80YA-300 / RST30C-VM2ED + PUHZ-SHW80YAA PV: 4350 WP
Doe anders eens net als @Grolsch en geef al die groepen op je bovenverdieping 0.5L/min flow. Totale weerstand gaat omlaag dus zou toch wat hogere flow moeten geven.Breud schreef op dinsdag 14 oktober 2025 @ 22:00:
volgens mij was het dat inderdaad. Ik kan het me niet meer zo goed herrineren van afgelopen winter.
Maar volgens mij 18 liter per minuut. En als er dan meer / teveel groepen open gaan zakt het debiet op de verdelers aardig terug. Wat volgens mij het gevolg heeft dat de betreffende kamers niet snel genoeg op temperatuur komen.
WP: Mitsubishi Electric SUZ-SWM80VA2 + ERSD-VM2D. PV 3330 Wp. Huis 1931, gasloos sinds jan '24.
het bevat nieuwe proxy code en fixed een bug waar de esp soms reboot als de compressor stopt.
https://github.com/gekkek...releases/tag/2025-10-15.3
- Handle unknow packets on proxy interface (refactored serial communication)
- Refactored on compressor stop to be more robust
- Remove deadzone widening at night
- Fixed a bug that could cause a reboot when the compressor is turned off
- Limit upper bound of offset to max flow temp setting + 2.0c (heating) to avoid runaway
- Decrease learning rate when the offset is approaching the min flow temp to avoid downward drift
[ Voor 21% gewijzigd door xoror op 15-10-2025 15:42 ]
Eenvoudig + Goedkoop Mitsubishi Warmtepomp uitlezen/besturen met een ESP32
Kan ik vanavond installeren.
Ik heb idd een paar rare reboots gehad, met de melding:
exception/panic
WP: PUD-SWM80YAA + EHSD-VM2D, ESP met MQTT Domoticz
Eenvoudig + Goedkoop Mitsubishi Warmtepomp uitlezen/besturen met een ESP32
Wat wordt de opdracht dan precies?xoror schreef op woensdag 15 oktober 2025 @ 09:42:
ja precies die fixed dit. Je moet source wel wijzen naar dev ipv main bij compile. Heb code nog niet naar main gedaan omdat ik een dag stabiel wil laten draaien (ook liefst bij proxy bezitters)
WP: PUD-SWM80YAA + EHSD-VM2D, ESP met MQTT Domoticz
1
2
3
4
5
6
7
8
9
10
| external_components: - source: github://gekkekoe/esphome-ecodan-hp@dev components: [ ecodan ] refresh: always packages: remote_package: url: https://github.com/gekkekoe/esphome-ecodan-hp/ ref: dev refresh: always |
[ Voor 5% gewijzigd door xoror op 15-10-2025 09:46 ]
Eenvoudig + Goedkoop Mitsubishi Warmtepomp uitlezen/besturen met een ESP32
Vanmorgen was mijn ESPHome-apparaat plotseling niet meer bereikbaar vanuit Home Assistant, en de webinterface reageerde ook niet meer. Na meerdere mislukte pogingen om het weer werkend te krijgen, heb ik besloten de firmware te updaten. Ik draaide namelijk nog op een versie van februari 2025.
Ik heb de laatste versie gebruikt en deze build ik zelf met ESPHome vanuit de Docker-container, zodat ik meteen de wifi, HA API en LED kan configureren. Daarna heb ik de "firmware.factory.bin" via de ESPHome-webinterface geïnstalleerd op de M5Stack Atom Lite S3. De firmware lijkt nu eindelijk weer te functioneren, maar het lijkt erop dat er niets meer wordt uitgelezen van de warmtepomp.
De waarden worden niet bijgewerkt en ik kan bijvoorbeeld de operating mode 1x aanpassen en daarna reageert deze ook niet meer.
Heeft iemand een idee hoe ik dit kan debuggen en/of wat het mogelijke probleem zou kunnen zijn?
Alvast bedankt!
/f/image/OCd3dt4WbTQIxHRcswzeOF0M.png?f=fotoalbum_large)
Even uit je wp halen flashen via usb, en wifi instellen. Factory firmware kan je alleen over usb flashen.
Dan zou het wel weer moeten werken. Heb je per ongeluk te nieuwe esphome geupdate? Mijn binaries zijn altijd wel voorzien van de correcte versie.
Eenvoudig + Goedkoop Mitsubishi Warmtepomp uitlezen/besturen met een ESP32
Bedankt voor de snelle reactie! Die stappen heb ik vanmorgen eerst geprobeerd maar daar had ik ook problemen mee. Het installeren + wifi instellen was geen probleem, maar het vervolgens in HA krijgen wel. Kreeg tijdens de adopt een foutmelding dat "api" in de yaml configuratie moest staan.xoror schreef op woensdag 15 oktober 2025 @ 16:36:
@Rido Makkelijkst is gewoon https://github.com/gekkek.../docs/install-from-bin.md volgen.
Even uit je wp halen flashen via usb, en wifi instellen. Factory firmware kan je alleen over usb flashen.
Dan zou het wel weer moeten werken. Heb je per ongeluk te nieuwe esphome geupdate? Mijn binaries zijn altijd wel voorzien van de correcte versie.
Zojuist heb ik nog een poging gedaan met "esp32s3-z1-en-2025-10-12.5.factory.bin", maar krijg dezelfde foutmelding. Ook merk ik dat de webinterface met deze firmware heel traag is.
/f/image/54i9ltzzLSXLjZQrIQnLxZeK.png?f=fotoalbum_large)
kan het zijn dat hij een ander ip adres heeft gekregen van je dns?
[ Voor 26% gewijzigd door xoror op 15-10-2025 17:04 ]
Eenvoudig + Goedkoop Mitsubishi Warmtepomp uitlezen/besturen met een ESP32
Die werkt wel inderdaad, maar wel heel traag en niet alles lijkt te laden.xoror schreef op woensdag 15 oktober 2025 @ 17:00:
werkt http://esp_ip wel ?
kan het zijn dat hij een ander ip adres heeft gekregen van je dns?
/f/image/yzdr0xo1AYGsjVLlm9RHzlLh.png?f=fotoalbum_large)
Ziet er goed uit, eerste keer gaat altijd wat traag als ie opstart, na 1 min ofzo moet het wel vlot gaan.
kan je dat ip dus niet toevoegen aan HA ?
probeer deze eens via http://ip te flashen
https://github.com/gekkek...releases/tag/2025-10-15.3
[ Voor 73% gewijzigd door xoror op 15-10-2025 17:07 ]
Eenvoudig + Goedkoop Mitsubishi Warmtepomp uitlezen/besturen met een ESP32
Haha, we hadden hetzelfde idee. Heb even in Unifi gekeken en de verbinding was niet stabielxoror schreef op woensdag 15 oktober 2025 @ 17:04:
wifi signaal sterkte in dbm even kijken en temperatuur? Ik gok crappy verbinding

Snel even wat aanpassingen gemaakt en nu lijkt het te werken. Bedankt!
Vanaf nu krijg je vanzelf OTA aangeboden en hoef je niet meer te rommelen met esphome builder
[ Voor 27% gewijzigd door xoror op 15-10-2025 17:08 ]
Eenvoudig + Goedkoop Mitsubishi Warmtepomp uitlezen/besturen met een ESP32
Top! Ik heb via de webinterface nog even de OTA update gedaan van https://github.com/gekkek...releases/tag/2025-10-15.3xoror schreef op woensdag 15 oktober 2025 @ 17:07:
in unifi moet je hem pinnen aan de dichtsbijzijnde AP, dat heb ik ook. Dan is het gewoon goed. Dan wordt ie niet rond verplaatst
Vanaf nu krijg je vanzelf OTA aangeboden en hoef je niet meer te rommelen met esphome builder
Verder krijg ik deze niet te zien in esphome builder binnen HA, maar dat is niet zo'n ramp.
Bedankt voor de snelle hulp.
Eenvoudig + Goedkoop Mitsubishi Warmtepomp uitlezen/besturen met een ESP32
Want het proxy deel kon ik even niet testen, geen proxy setup hier
[ Voor 5% gewijzigd door xoror op 15-10-2025 17:22 ]
Eenvoudig + Goedkoop Mitsubishi Warmtepomp uitlezen/besturen met een ESP32
Ik zoek nog even iemand die nog een slave eraan heeft (maar iedereen dumpt dat spul
Eenvoudig + Goedkoop Mitsubishi Warmtepomp uitlezen/besturen met een ESP32
Eenvoudig + Goedkoop Mitsubishi Warmtepomp uitlezen/besturen met een ESP32
Voor mij wel een +1xoror schreef op woensdag 15 oktober 2025 @ 17:36:
Is daar behoefte aan hier ? Het was een start punt zodat je AA/short cycle wat handiger kan monitoren
Vind 't namelijk jammer dat het oude dashboard niet meer werkt omdat de meeste entities zijn hernoemd in deze nieuwere versie. Ik had namelijk nog het dashboard draaien met de image module met daarin de flow.
Edit: Dat was zo te zien van een fork van jou repo, excuses.
Maar deze werkt wel bijna helemaal met de laatste versie: https://github.com/ebbenb...e/main/homeassistant/menu
[ Voor 37% gewijzigd door Rido op 15-10-2025 19:31 ]
Moet ik hier nog iets invullen ?
/f/image/pA6S8q8DwGCSwu5kJ35FTGZM.png?f=fotoalbum_large)
[ Voor 28% gewijzigd door corsat op 15-10-2025 20:52 ]
Ecodan 7,5kW Nibe F130 ventilatie warmtepomp, 300l RVS SWW, 8400wp zonnepanelen, LL airco/verwarming, 2 MARSTEK VENUS E firmware v153 BMS 215 combination CT003 v117 app v1.6.47
en dan
telnet ip
dan kan je log volgen, als het goed is kan je zien of je data krijgt (dus andere dingen dan die 0x02)
Eenvoudig + Goedkoop Mitsubishi Warmtepomp uitlezen/besturen met een ESP32
Ecodan 7,5kW Nibe F130 ventilatie warmtepomp, 300l RVS SWW, 8400wp zonnepanelen, LL airco/verwarming, 2 MARSTEK VENUS E firmware v153 BMS 215 combination CT003 v117 app v1.6.47
/f/image/HoSZmYNLNVNLSTXs0ONRsE2F.png?f=fotoalbum_large)
grafiek:
/f/image/8YbZayL3ThluJlsC8JAbn6R4.png?f=fotoalbum_large)
Het begin iets kouder te worden. Mijn offset was de afgelopen week erg stabiel. Lekker comfortabel in huis bij Ta=24c - 25c. Je ziet dat hij vandaag iets naar boven wil omdat het buiten wat kouder is. De feedback (kamer temp) daalt ook een beetje, en de reactie is dus verwacht/gewenst.
Opvallende dingen:
- De upwards ticks bij de offset, dit is de anti pendel, helpt dus ook tegen een beetje driften
- Kamer temp gaat gemiddeld omlaag en offset gaat omhoog bij lagere buiten temp
- Gisteren was het wat kouder, en je ziet dat hij daardoor niet meer naar beneden corrigeert
- Ta vandaag klimt al naar 25.5 als reactie erop
Hoe vergaat het bij jullie ?
[ Voor 34% gewijzigd door xoror op 16-10-2025 08:57 ]
Eenvoudig + Goedkoop Mitsubishi Warmtepomp uitlezen/besturen met een ESP32
Ik heb vooral radiatoren en een beetje vloerververwarming.
Heb nu de slope op 0.4 staan, en de minimum TA op 32, en maximum TA op 36.
Dat resulteerd op dit moment op lange runs op minimum vermogen met TA tussen 32 en 35, en een comfortabel huis zoals ingesteld op de thermostaat.
WP: PUD-SWM80YAA + EHSD-VM2D, ESP met MQTT Domoticz
De slope is straks als het < 5c ook wat belangrijker. Die wordt namelijk met een factor vermenigvuldigd (het idee is dat je in kouder weer sneller moet reageren)
1
2
3
| ufh: slope * 1.8 ufh+rad: slope * 2.2 rad: slope * 2.5 |
Dit moeten we ws nog wel een beetje tweaken en kunnen we doen met feedback van de gebruikers.
[ Voor 43% gewijzigd door xoror op 16-10-2025 08:43 ]
Eenvoudig + Goedkoop Mitsubishi Warmtepomp uitlezen/besturen met een ESP32
Installatie is in juli nieuw opgeleverd (inclusief aanleg vloerverwarming beneden) dus ik ben nog een beetje aan het leren hoe alles werkt
Wel een vraag want ik zie dat er best geregeld een restart is van de ESP door "task watchdog" op het moment dat de warmtepomp draait:
/f/image/dugbJvMQmnOy82X2u2bjUnd5.png?f=fotoalbum_large)
Ik draai de laatste versie van de software gecompileerd via ESPhome (docker container vastgepinned op 2025.7). Vanochtend voor de huidige run nog even de laatste versie opgehaald maar tijdens de run paar dagen geleden vergelijkbaar patroon gezien.
Het lijkt verder niet de werking te beinvloeden want de warmtepomp pruttelt gewoon door maar toch goed om even te melden. Iemand bekend hier mee?
[edit: even plot van wifi signaal toegevoegd. AP zit op 2m afstand dus signaal is prima]
[ Voor 13% gewijzigd door barcomoon op 16-10-2025 09:29 ]
WP: PUZ-SWM80YAA + ERSF-VM2E, ESP met Home assistant.
Als je die factor instelbaar maakt lijkt me dat fijn.xoror schreef op donderdag 16 oktober 2025 @ 08:39:
@ricvee je kan evt weer naar main, code is gemerged daarheen. Zit ook wat handige limieten nu in voor de offset. Officieel zal de release hopelijk snel volgen. Even wachten op @corsat of zijn oudere PAC nu ook werkt.
De slope is straks als het < 5c ook wat belangrijker. Die wordt namelijk met een factor vermenigvuldigd (het idee is dat je in kouder weer sneller moet reageren)
code:
1 2 3 ufh: slope * 1.8 ufh+rad: slope * 2.2 rad: slope * 2.5
Dit moeten we ws nog wel een beetje tweaken en kunnen we doen met feedback van de gebruikers.
WP: PUD-SWM80YAA + EHSD-VM2D, ESP met MQTT Domoticz
https://github.com/gekkek...releases/tag/2025-10-16.1
issue tracker: https://github.com/gekkekoe/esphome-ecodan-hp/issues/192
Overigens is task watchdog meestal een timeout, dat neigt meer naar netwerk issues. Install die 16.1 en kijk even hoe het gaat ? Plot je netwerk dbm signaal naast die reboots, vaak zit daar een sterke correlatie tussen
Als je even opnieuw compiled of die 16.1 gebruikt is die oops weg ;-)
@ricvee Ik probeer zo min mogelijk instelbaar te maken, dat voorkomt vragen maar we gaan even kijken, als het nodig is, is het nodig.
[ Voor 30% gewijzigd door xoror op 16-10-2025 09:43 ]
Eenvoudig + Goedkoop Mitsubishi Warmtepomp uitlezen/besturen met een ESP32
Eenvoudig + Goedkoop Mitsubishi Warmtepomp uitlezen/besturen met een ESP32
Alle time-outs die ik gezien heb zijn altijd netwerk gerelateerd nog, behalve die exception van de link boven.
Als je een atom gebruikt, zou je ook mijn binaries kunnen proberen, kijken of dat beter gaat.
Eenvoudig + Goedkoop Mitsubishi Warmtepomp uitlezen/besturen met een ESP32
En zoals gebleken hoef je niet te klooien om het te compilen (vanwege issues met esphome > 2025.7.5)
Eenvoudig + Goedkoop Mitsubishi Warmtepomp uitlezen/besturen met een ESP32