Huis: 125 jaar oud, redelijk geisoleerd met hr++ glas. Verwarming: 1 hybrid Quatt WP, benedenverdieping 4 grote T22 radiatoren met heatboosters en 40 low speed fans. Elektra: 4kWp zonnepanelen, Marstek V.2 5,12kWh FW V1.53 BM V2.15 accu.
Dat ging over flippergedrag tussen twee Quatts (in een duo setup).CPM schreef op zondag 7 december 2025 @ 22:36:
@jj85 het probleem wat jij laat ziet was toch opgelost in firmware 3.14.x?
Of zie het nu weer?
Het voorbeeld hiervoor gaat over het flippergedrag van een Quatt (compressor aansturing) an sich. Komt dus waarschijnlijk ook voor bij mono setups.
Het duo-geflipper heb ik sinds de 3.14 release niet meer gezien. Maar was voorheen bij een buitentemperatuur van zo'n 11grC. Iets om dus deze week even in de gaten te houden
Nee, de bouncing die jij hier ziet in de geleverde warmte komt niet van overgang van 1 frequentie naar een andere. Deze bouncing is de optelsom van de bouncing in de flow rate rondom de 800l/uur en de bouncing van de temperatuursensoren voor Taanvoer en Tretour die worden uitvergroot in de deltaT als het verschil tussen Taanvoer en TretourFlesym schreef op zondag 7 december 2025 @ 21:44:
[...]
Dat heeft volgens mij niets te maken met 2 Quatts maar gewoon bouncing bij de overgang van 1 frequentie naar een andere. Ik kan de frequentie niet uitlezen maar met 1 Quatt zie je hetzelfde. En dat bij een Duo de ene Quatt de andere beïnvloedt lijkt me alleen maar een gevolg.
[Afbeelding]
120m2 bovenwoning met 6 radiatoren en vvw in de badkamer. Intergas HRE 36/30A met Honeywell Round Modulation en Quatt hybrid op het dak van de dakkapel
Is deze aangekondigde verbetering van 3.15 ook al bevestigd:jj85 schreef op maandag 8 december 2025 @ 08:36:
[...]
Dat ging over flippergedrag tussen twee Quatts (in een duo setup).
Het voorbeeld hiervoor gaat over het flippergedrag van een Quatt (compressor aansturing) an sich. Komt dus waarschijnlijk ook voor bij mono setups.
Het duo-geflipper heb ik sinds de 3.14 release niet meer gezien. Maar was voorheen bij een buitentemperatuur van zo'n 11grC. Iets om dus deze week even in de gaten te houden
Verbeter de hysterese van de HeatPump compressor
[ Voor 4% gewijzigd door TeslaNerd op 08-12-2025 09:29 ]
120m2 bovenwoning met 6 radiatoren en vvw in de badkamer. Intergas HRE 36/30A met Honeywell Round Modulation en Quatt hybrid op het dak van de dakkapel
welke?TeslaNerd schreef op maandag 8 december 2025 @ 09:28:
[...]
Is de aangekondigde verbetering van 3.15 ook al bevestigd?
“Verbeter de hysterese van de HeatPump compressor”
120m2 bovenwoning met 6 radiatoren en vvw in de badkamer. Intergas HRE 36/30A met Honeywell Round Modulation en Quatt hybrid op het dak van de dakkapel
Zeg het maar....TeslaNerd schreef op maandag 8 december 2025 @ 09:31:
[...]
“Verbeter de hysterese van de HeatPump compressor”
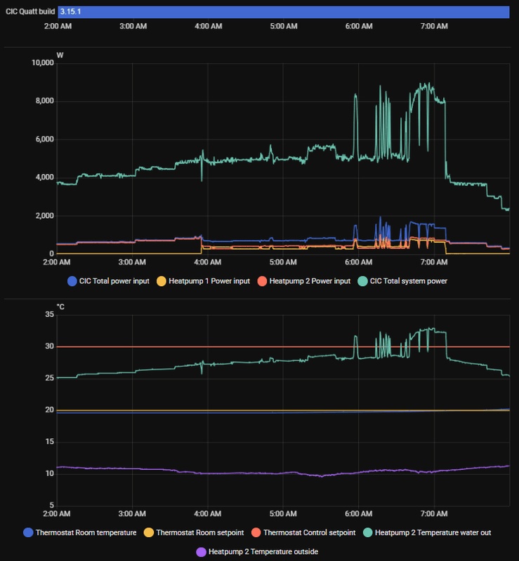
Helaas nog steeds gek gedrag met 3.15.1. Meerdere uren stabiel en zodra setpoint wordt genaderd opeens pieken naar bijna dubbel vermogen. Bijzonder...RickvdT schreef op woensdag 3 december 2025 @ 11:02:
[...]
Daar zie ik geen gekke dingen. Ik zie vergelijkbaar gedrag gisteravond waar de setpoint nog niet bereikt is. Ook daar een lange constante run maar met een half uur vreemd gedrag in het midden. Ik dacht eerst dat het misschien kon zijn dat de tweede quatt telkens kort bijspringt maar dat is niet zo.
Sinds kort op 3.14.4, misschien is deze versie buggy. Maar even 3.15 afwachten.
[Afbeelding]
Nee dus 💩
@BobVI / @Quatt Support Kunnen jullie een toelichting geven op deze release note bij update 3.15?
“Verbeter de hysterese van de HeatPump compressor”
[ Voor 6% gewijzigd door TeslaNerd op 08-12-2025 09:49 ]
120m2 bovenwoning met 6 radiatoren en vvw in de badkamer. Intergas HRE 36/30A met Honeywell Round Modulation en Quatt hybrid op het dak van de dakkapel
Nog even terugkomend op mijn 'issues' met quatt. Ik was behoorlijk teleurgesteld in de mate van support, maar ik moet mijn mening wel wat positiever bijstellen. De reactie op support mails waren erg traag en onregelmatig, maar toen men besloot dat er iemand langs moest komen, leek het systeem weer goed te verlopen. Ik kreeg netjes service mails om een afspraak te maken, welke je ook makkelijk kunt accepteren of afwijzen, eigenlijk zoals mijn ervaring was met het voorloop-proces.ThaLaw schreef op vrijdag 21 november 2025 @ 20:45:
Hoe is jullie ervaring met Quatt support? Ik stuur nu e-mails met vragen, maar heb geen idee wanneer ze beantwoord worden. Zijn er andere manieren? Voor dat ticket portal heb ik nooit credentials gekregen.
@Quatt Support meer info over de juiste wijze van support tickets aanmaken?
Ik heb nu namelijk het probleem dat de CiC mijn ketel wrs niet eens meer aan kan sturen. Bij wijze van test even de thermostaat naar 25 gezet, maar ketel blijft uit.
Inmiddels is de monteur langsgeweest (dankjewel Michael!) en die constateerde dat er eigenlijk helemaal niemand langs had hoeven komen, als ze op de service-desk hadden opgelet. Kennelijk stuurde mijn Tado V3 een maximale control-setpoint van 35 graden. (Ik wist niet eens dat die instelling gebruikt werd overigens) waardoor de CiC wel in de modus 3 ging, maar nooit het relais van de ketel sloot, omdat de water temp er al op of boven zat. Deze staat nu op 55 en voila: ketel gaat aan wanneer het nodig is.
Dit heeft wrs ook een hoop pendelgedrag veroorzaakt en een te trage opwarming naar mijn idee, dus ik ga de komende tijd eens kijken of het een rustiger beeld geeft (jammer dat het nu niet zo koud is buiten moeilijk vergelijken met half november)
Uit de quatt app. 3e tabblad, bij CiCThaLaw schreef op maandag 8 december 2025 @ 11:12:
[...]
Waar haal jij de build versie vandaan van CiC? Ik zie die entiteit niet. Ik heb de Quatt unofficial integration uit HACS v0.9.9. Moet ik hier iets anders voor gebruiken?
Sinds gisteren krijgt de ketel geen signaal meer binnen. De quatt is helemaal oké volgens de app. We hebben wel warm water, alleen geen verwarming. Omdat de cv geen vraag krijgt vanuit m'n thermostaat of quatt..
Heb nu de thermostaat omgewisseld voor een andere leen thermostaat - maar ook daarmee veranderd er niks.
Zou er iets bij quatt zijn of bij de cv?
We verwarmen met vloerverwarming en radiatoren trouwens. Maar beide doen niks.
[ Voor 8% gewijzigd door ZveenT op 08-12-2025 12:03 ]
Kijk even in de json wat deze voor waardes geeft, denk dat je daar het meeste info uit kunt halen. Al geprobeerd om de stroom 5 minuten van de CiC af te halen?ZveenT schreef op maandag 8 december 2025 @ 12:02:
Iemand toevallig aansturingsproblemen van de cv icm de quatt (mono)?
Sinds gisteren krijgt de ketel geen signaal meer binnen. De quatt is helemaal oké volgens de app. We hebben wel warm water, alleen geen verwarming. Omdat de cv geen vraag krijgt vanuit m'n thermostaat of quatt..
Heb nu de thermostaat omgewisseld voor een andere leen thermostaat - maar ook daarmee veranderd er niks.
Zou er iets bij quatt zijn of bij de cv?
We verwarmen met vloerverwarming en radiatoren trouwens. Maar beide doen niks.
Raar verhaal eerlijk gezegd.ZveenT schreef op maandag 8 december 2025 @ 12:02:
Sinds gisteren krijgt de ketel geen signaal meer binnen. De quatt is helemaal oké volgens de app. We hebben wel warm water, alleen geen verwarming. Omdat de cv geen vraag krijgt vanuit m'n thermostaat of quatt..
Je Quatt moet toch de warmte maken, niet de CV (zeker met deze buitentemperaturen)
Hier een i36. Quatt is 2 jaar geleden geïnstalleerd. Maar niet met OT tussen CiC en Atag, maar aan/uit.jappo schreef op zaterdag 6 december 2025 @ 14:18:
[...]
Ah, top. Dank voor je uitleg wat flippen of flip precies is. Dit helpt anderen vast ook om de definitie te vinden. ;-)
Ik weet vrijwel zeker dat het mij niet gaat helpen omdat de t6 na een reset juist een dhw enable OT bericht gaat sturen. Dat wil ik juist voorkomen.
Zijn er anderen met een atag i serie en quatt? En hoe hebben jullie dit opgelost?
Volgens mij is dat ook voor jou een oplossing, dan komt er geen DHW pakketje meer bij de ketel…
Flippen (in Resideo app, op T6, of via ketelmodule) doe je om het aangeleerde regelgedrag van de T6 te resetten waardoor de Quatt weer paar dagen/weken lange runs maakt.
[ Voor 11% gewijzigd door mrdop op 08-12-2025 12:56 ]
Wat is json?BertBertjes schreef op maandag 8 december 2025 @ 12:12:
[...]
Kijk even in de json wat deze voor waardes geeft, denk dat je daar het meeste info uit kunt halen. Al geprobeerd om de stroom 5 minuten van de CiC af te halen?
Heb alles los gehad ja. Ketel springt net wel aan .. en idd met deze temp zou de wp moeten draaien. Die zegt alleen dat er geen vraag is
Blijft een raar verhaal... je hebt toch niet de thermostaat aan de ketel verbonden?ZveenT schreef op maandag 8 december 2025 @ 15:05:
[...]
Wat is json?
Heb alles los gehad ja. Ketel springt net wel aan .. en idd met deze temp zou de wp moeten draaien. Die zegt alleen dat er geen vraag is
Maak anders eens een foto van hoe je thermostaat op de CiC is aangesloten en hoe je CiC op de ketel is aangesloten.
Ik krijg net een mailtje van support -> de cic had storing na een software update.jj85 schreef op maandag 8 december 2025 @ 15:19:
[...]
Blijft een raar verhaal... je hebt toch niet de thermostaat aan de ketel verbonden?
Maak anders eens een foto van hoe je thermostaat op de CiC is aangesloten en hoe je CiC op de ketel is aangesloten.
De chatbot kwam niet zover gisteravond
Al met al dus opgelost.
We hebben op dit moment stroom over +- 6k kwh overproductie op zonnepanelen (was alvast gelegd voor warmtepomp toen nog niet bekend was dat de salderingsregeling weg ging, vlak voor instorten zonnepanelen markt)
Nog gewone radiatoren, 1250 m3 per jaar verbruik ongeveer.
Ga voor de full electric ondanks iets meer stroomverbruik. Met volgende verbouwing keuken/kamer zal er tzt vloerverwarming komen.
En de grote boiler zodat er voldoende warm water is.
Volgend jaar wellicht maar eens naar de batterij oplossing kijken van Quatt
Verder woning uit 1985, (huis 180 m2 oppervlak, waarvan 60m2 continu verwarmd, radiatoren boven etc staan altijd uit gezien we daar niet leven, hr++ + spouwmuur + dakisolatie aanwezig)
Ben benieuwd of het een enkele opstelling of een duo gaat worden wat ze adviseren.
De Heatbattery is nu nog aan het "opladen", en je hoort een zachte brom toon, maar zeker niet storend. De monteurs hebben ook goed meegedacht over het plaatsen en hebben alles netjes achtergelaten en getest + instructie.
Dus tot nu toe tevreden, nu afwachten hoe de eerste douchebeurten gaan zijn en wat het gedrag gaat zijn.
Thnx. Bedoelde eigenlijk hoe krijg je die in HA
Ik mis bijv. ook de frequentie van de compressoren, ik zie daar geen entiteiten voor...Enig idee?
lees aub even het start-topic op pagina 1; daar wordt door @MacD007 dat eigenlijk prima uitgelegd. Heb ik pas ook nog eens helemaal doorgenomen en er veel van geleerd. Echt een aanrader.
Heb alles los gehad ja. Ketel springt net wel aan .. en idd met deze temp zou de wp moeten draaien. Die zegt alleen dat er geen vraag is
[ Voor 10% gewijzigd door Jan-tweak op 08-12-2025 17:17 ]
Klinkt positief! Goed om te horen.BertBertjes schreef op maandag 8 december 2025 @ 16:58:
Hier is vandaag de Quatt All-Electric geinstalleerd. Ik had al een Quatt duo v1.5 staan, maar sinds vandaag ook de All-Electric uitbreiding.
De Heatbattery is nu nog aan het "opladen", en je hoort een zachte brom toon, maar zeker niet storend. De monteurs hebben ook goed meegedacht over het plaatsen en hebben alles netjes achtergelaten en getest + instructie.
Dus tot nu toe tevreden, nu afwachten hoe de eerste douchebeurten gaan zijn en wat het gedrag gaat zijn.
Wanneer is de All Electric jou ingepland? Ben namelijk best benieuwd wanneer ik weer wat hoor…
27-10-2025 heb ik een installatiedatum gekregen.Magreet1 schreef op maandag 8 december 2025 @ 17:25:
[...]
Klinkt positief! Goed om te horen.
Wanneer is de All Electric jou ingepland? Ben namelijk best benieuwd wanneer ik weer wat hoor…
Heb jij foto’s van de installatie?BertBertjes schreef op maandag 8 december 2025 @ 16:58:
Hier is vandaag de Quatt All-Electric geinstalleerd. Ik had al een Quatt duo v1.5 staan, maar sinds vandaag ook de All-Electric uitbreiding.
De Heatbattery is nu nog aan het "opladen", en je hoort een zachte brom toon, maar zeker niet storend. De monteurs hebben ook goed meegedacht over het plaatsen en hebben alles netjes achtergelaten en getest + instructie.
Dus tot nu toe tevreden, nu afwachten hoe de eerste douchebeurten gaan zijn en wat het gedrag gaat zijn.
120m2 bovenwoning met 6 radiatoren en vvw in de badkamer. Intergas HRE 36/30A met Honeywell Round Modulation en Quatt hybrid op het dak van de dakkapel
Quatt wil echter deze 2 Quatt's met één 20A installatieautomaat installeren.
Nu is mijn kennisstand dat ivm de selectivieitsregels er tussen een B20 en een 25A smeltzekering te weinig afstand is en dus de benodigde selectiviteit hierdoor niet gewaarborgd is, mijn advies was om (en die heeft hij al ongebruikt liggen) elke Quatt zijn eigen groep met B16 te geven.
Quatt komt nu met het volgende document aan:
/f/image/OrfPCEyr2d2j56jXfZjhMtC8.png?f=fotoalbum_large)
Wat is jullie mening hierover, Quatt maakt blijkbaar geen verschil tussen een IA C25 (hoofdzekering) en een 25A smeltzekering als hoofdzekering.
mogelijk dat ik binnen het Quatt forum hier verkeerd ben, sorry hiervoor.
[ Voor 3% gewijzigd door Jan-tweak op 08-12-2025 18:59 ]
[ Voor 21% gewijzigd door bite op 08-12-2025 19:09 ]
En als je meer flexibiliteit wil hebben, dan maak je twee keer 1 groep aan op 2 fasen bij een duo.
Ik doe niet aan bijgeloof. Dat brengt ongeluk.
sorry, kun je dat uitleggen, bedoel je dat je een IA B20 in combinatie met een 25A smeltzekering kunt gebruiken of juist dat dit eigenlijk niet kan en dus hun redernatie niet klopt.paQ schreef op maandag 8 december 2025 @ 19:15:
Ja natuurlijk kan dat. Je moet gewoon logisch je groepenkast en fasebelasting indelen.
En als je meer flexibiliteit wil hebben, dan maak je twee keer 1 groep aan op 2 fasen bij een duo.
ons idee was inderdaad om gewoon met twee IA 1B16 te gaan werken, maar Quatt vraagd hiervoor echt weer de hoofdprijs voor.
volgens mij kun je met B20 de selectiviteitsregels ( en dan specifiek vanuit de netcode art.2.13 waar dat verplicht is) bij een 25A smeltzekering niet garanderen.
[ Voor 11% gewijzigd door Jan-tweak op 08-12-2025 19:21 ]
Het kan prima op een 20A automaat, maar dan moet je goed kijken dat je daar geen zware (winter)verbruikers bij hebt op diezelfde fase. Die smeltzekering brandt ook niet door met even 30A aantikken. In geval van een Duo zou ik kijken dat je in de winter op diezelfde fase er max 12A naast hebt. (nominaal)Jan-tweak schreef op maandag 8 december 2025 @ 19:18:
[...]
sorry, kun je dat uitleggen, bedoel je dat je een IA B20 in combinatie met een 25A smeltzekering kunt gebruiken of juist dat dit eigenlijk niet kan en dus hun redernatie niet klopt.
ons idee was inderdaad om gewoon met twee IA 1B16 te gaan werken, maar Quatt vraagd hiervoor echt weer de hoofdprijs voor.
Quatt geeft 14A nominaal op voor een Duo.
Dus zet het niet op de fase waar ook je wasmachine, droger, frietpan, oven en dat soort op zitten.
Je kunt ook 2 x B16 doen met verder geen andere verbruikers op die groepen. Geen idee wat Quatt hun reden is om dat standaard niet te doen. Wellicht als 1 van de twee stroomloos komt de ander in storing treedt? Dunno.volgens mij kun je met B20 de selectiviteitsregels ( en dan specifiek vanuit de netcode art.2.13 waar dat verplicht is) bij een 25A smeltzekering niet garanderen.
Hoe dan ook krijgt je hoofdzekering dan evengoed dezelfde belasting te verduren.
[ Voor 21% gewijzigd door paQ op 08-12-2025 19:34 ]
Ik doe niet aan bijgeloof. Dat brengt ongeluk.
hoe verhoud zich dat dan met de standaard selectiviteitsregel (1,6 factor) waarbij bij een bij een 25A hoofdzekering (standaard in Nederland) maximaal 16A IA werden en worden toegespast.paQ schreef op maandag 8 december 2025 @ 19:24:
[...]
Het kan prima op een 20A automaat, maar dan moet je goed kijken dat je daar geen zware (winter)verbruikers bij hebt op diezelfde fase. Die smeltzekering brandt ook niet door met even 30A aantikken. In geval van een Duo zou ik kijken dat je in de winter op diezelfde fase er max 12A naast hebt. (nominaal)
Quatt geeft 14A nominaal op voor een Duo.
Dus zet het niet op de fase waar ook je wasmachine, droger, frietpan, oven en dat soort op zitten.
Juist door de twee warmtepompen te splitsen en dus elk op een eigen fase te zetten hou ik de belasting per fase ook lager.
Selectiviteit geldt volgens mij per eindgroep.Jan-tweak schreef op maandag 8 december 2025 @ 19:28:
[...]
hoe verhoud zich dat dan met de standaard selectiviteitsregel (1,6 factor) waarbij bij een bij een 25A hoofdzekering (standaard in Nederland) maximaal 16A IA werden en worden toegespast.
Juist door de twee warmtepompen te splitsen en dus elk op een eigen fase te zetten hou ik de belasting per fase ook lager.
Of je die nu samen op 1 fase zet of elk op een eigen fase.
Ik doe niet aan bijgeloof. Dat brengt ongeluk.
volgens mij is Selectiviteit juist de verhouding tussen twee opvolgende veiligheidsystemen in dit geval dus twee zekeringen, die moeten voldoende afstand tot elkaar hebben om zeker te stellen dat eerst de eerste zekering gaat aanspreken en dan pas later de tweede ( in dit geval dus dat de IA eerst gaat voor dat de hoofdzekering gaat triggeren.paQ schreef op maandag 8 december 2025 @ 19:33:
[...]
Selectiviteit geldt volgens mij per eindgroep.
Of je die nu samen op 1 fase zet of elk op een eigen fase.
en daar komt ook die bekende 1,6 factor uit, 25A is juist die factor groter dan een 16A IA
juist bij gebruik van 2 IA kan ik volstaan met 16A ern dus zit ik qua Selectiviteit goed.
[ Voor 6% gewijzigd door Jan-tweak op 08-12-2025 19:42 ]
Het maakt voor de veiligheid aanspreken in de keten zelf niet uit.Jan-tweak schreef op maandag 8 december 2025 @ 19:41:
[...]
volgens mij is Selectiviteit juist de verhouding tussen twee opvolgende veiligheidsystemen in dit geval dus twee zekeringen, die moeten voldoende afstand tot elkaar hebben om zeker te stellen dat eerst de eerste zekering gaat aanspreken en dan pas later de tweede ( in dit geval dus dat de IA eerst gaat voor dat de hoofdzekering gaat triggeren.
en daar komt ook die bekende 1,6 factor uit, 25A is juist die factor groter dan een 16A IA
juist bij gebruik van 2 IA kan ik volstaan met 16A ern dus zit ik qua Selectiviteit goed.
Afzonderlijk blijven ze (even) selectief.
edit: Het gaat daarbij dus niet om het over de flos jagen van 1 fase omdat ie onevenredig zwaarder wordt belast dan de andere 2.
[ Voor 7% gewijzigd door paQ op 08-12-2025 19:45 ]
Ik doe niet aan bijgeloof. Dat brengt ongeluk.
volgens bij begrijpen elkaar niet. het gaat hier of er de wettelijke geeiste (netcode) selectief-regels worden nageleeft, en mij lijkt dus de combinatie 20-25 gewoon te weinig.paQ schreef op maandag 8 december 2025 @ 19:44:
[...]
Het maakt voor de veiligheid aanspreken in de keten zelf niet uit.
Afzonderlijk blijven ze (even) selectief.
20 op 25 is wellicht niet helemaal selectief. Maar 2 x 16 wel. Ongeacht op 1 of 2 fasen.Jan-tweak schreef op maandag 8 december 2025 @ 19:56:
[...]
volgens bij begrijpen elkaar niet. het gaat hier of er de wettelijke geeiste (netcode) selectief-regels worden nageleeft, en mij lijkt dus de combinatie 20-25 gewoon te weinig.
Aan de andere kant: hoe groot acht je de kans dat je die B20 de smeltzekering niet ontziet in geval van een fout. Dus niet vanwege overbelasting van de fase.
Persoonlijk zou ik gewoon de benodigde moeite steken in het zover mogelijk in balans maken van de faselasten in de groepenkast. Dat kan snel geregeld zijn, het kan ook zijn dat je wat verbruikers op een andere groep op een andere fase zult moeten onderbrengen.
En als het lastig wordt, dan de 2 warmtepompen desnoods splitsen op 2 geroepen op 2 fasen.
[ Voor 24% gewijzigd door paQ op 08-12-2025 20:08 ]
Ik doe niet aan bijgeloof. Dat brengt ongeluk.
Het gaat erom dat een kortsluit stroom achter 1 IA, juist die IA aanspreekt en niet de hoofdzekering (zodat de rest stroom blijft houden).paQ schreef op maandag 8 december 2025 @ 19:44:
[...]
Het maakt voor de veiligheid aanspreken in de keten zelf niet uit.
Afzonderlijk blijven ze (even) selectief.
edit: Het gaat daarbij dus niet om het over de flos jagen van 1 fase omdat ie onevenredig zwaarder wordt belast dan de andere 2.
Als het verschil tussen de twee afzekerwaardes te klein wordt (<1.6) dan is die 'garantie' er niet meer en is er een kans dat bij een kortsluitstroom in 1 unit, je hele toko donker in het donker zit.
WP: Quatt Mono (v1) + 3kW BUH (DIY), SWW: E-boiler 250L, gasloos okt'25, PV: 6040 Wp ZW/NO (SE3000H, Enphase IQ8, APsystems), 1x HW PIB 2.7 kWh
yepToby-Wan schreef op maandag 8 december 2025 @ 20:08:
[...]
Het gaat erom dat een kortsluit stroom achter 1 IA, juist die IA aanspreekt en niet de hoofdzekering (zodat de rest stroom blijft houden).
Als het verschil tussen de twee afzekerwaardes te klein wordt (<1.6) dan is die 'garantie' er niet meer en is er een kans dat bij een kortsluitstroom in 1 unit, je hele toko donker is.
sja... Ik heb zo wel meer dan 1 ding in mijn groepenkast dat niet helemaal selectief is. Ga er maar eens aan staan met een geëlektrificeerd huis
mensen hebben 2, 3, 4 warmtepompen, een laadpaal, een inductieplaat, een qooker, een boiler met boostfunctie, of een doorstroomverwarmer
[ Voor 16% gewijzigd door paQ op 08-12-2025 20:31 ]
Ik doe niet aan bijgeloof. Dat brengt ongeluk.
de vraag is of het gewoon mag, niet hoe hoog ik de kans is dat het mis gaat, want dan heb je gewoon een een probleem als alles uit gaat en dat wil je eigenlijk gewoon voorkomen.paQ schreef op maandag 8 december 2025 @ 20:05:
[...]
20 op 25 is wellicht niet helemaal selectief. Maar 2 x 16 wel. Ongeacht op 1 of 2 fasen.
Aan de andere kant: hoe groot acht je de kans dat je die B20 de smeltzekering niet ontziet in geval van een fout. Dus niet vanwege overbelasting van de fase.
Het is een richtlijn toch? (NEN1010)Jan-tweak schreef op maandag 8 december 2025 @ 20:14:
[...]
de vraag is of het gewoon mag, niet hoe hoog ik de kans is dat het mis gaat, want dan heb je gewoon een een probleem als alles uit gaat en dat wil je eigenlijk gewoon voorkomen.
Die norm wordt veilig geacht.
Ik doe niet aan bijgeloof. Dat brengt ongeluk.
Waar de discussie mank gaat is dat selectiviteit zicht richt op kortsluiting, niet op overbelasting. En beiden met het oogpunt van continuïteit. Bij kortsluiting in huis wil je niet dat de hoofdzekering eruit gaat. Daarom wordt selectiviteit gevraagd. Hoe zinvol cq haalbaar dit nog is bij 3x 25A hoofdaansluiting of bij hoofdzekeringautomaten is een andere.paQ schreef op maandag 8 december 2025 @ 20:18:
[...]
Het is een richtlijn toch? (NEN1010)
Die norm wordt veilig geacht.
[ Voor 5% gewijzigd door Flesym op 08-12-2025 20:44 ]
Huis: 125 jaar oud, redelijk geisoleerd met hr++ glas. Verwarming: 1 hybrid Quatt WP, benedenverdieping 4 grote T22 radiatoren met heatboosters en 40 low speed fans. Elektra: 4kWp zonnepanelen, Marstek V.2 5,12kWh FW V1.53 BM V2.15 accu.
Ja eens wel, en dat zijn discussies die niet snel over zullen waaien denk ik.Flesym schreef op maandag 8 december 2025 @ 20:36:
[...]
Waar de discussie mank gaat is dat selectiviteit zicht richt op kortsluiting, niet op overbelasting. Een beiden met het oogpunt van continuïteit. Bij kortsluiting in huis wil je niet dat de hoofdzekering eruit gaat. Daarom wordt selectiviteit gevraagd. Hoe zinvol cq haalbaar dit nog is bij 3x 25A hoofdaansluiting of bij hoofdzekeringautomaten is een andere.
Ik kan me nog herinneren dat er discussie ontstond met de enorme toeloop op zonnepanelen. Dat bij bijv 20A opwek en ook 20A verbruik op dezelfde fase dat niet tegen elkaar weggestreept mocht worden, 'want er ging immers 2x 20A stroom heen en weer'.
Die discussie ontstaat opnieuw met thuisaccu's met grote omvormers.
Ondanks al die normen denk ik wel dat over het algemeen groepenkasten een stuk veiliger zijn nu. We zijn er ook veel meer mee bezig, omdat we gewoon wat moderner na zijn gaan denken, (hopelijk) voor het betere installatiemateriaal kiezen, en als er een warmtepomp wordt geïnstalleerd, of je van het gas af gaat het herinrichten of geheel vervangen van de groepenkast ineens ook in beeld komt.
Ik doe niet aan bijgeloof. Dat brengt ongeluk.
De laatste beta build installeren en dan de mobile api activeren.ThaLaw schreef op maandag 8 december 2025 @ 11:12:
[...]
Waar haal jij de build versie vandaan van CiC? Ik zie die entiteit niet. Ik heb de Quatt unofficial integration uit HACS v0.9.9. Moet ik hier iets anders voor gebruiken?
https://github.com/marcob...emote-mobile-api-optional
Zonder hierop verder in te willen gaan, bij zonnepanelen ligt dat anders, als je een 35A hoofdzekering hebt en 20A zonnepanelen kun je dus binnen je groepenkastcomponenten in principe 55A 'trekken'. En bij dimensiomeren op max 60% belasten.....paQ schreef op maandag 8 december 2025 @ 20:50:
[...]
Ja eens wel, en dat zijn discussies die niet snel over zullen waaien denk ik.
Ik kan me nog herinneren dat er discussie ontstond met de enorme toeloop op zonnepanelen. Dat bij bijv 20A opwek en ook 20A verbruik op dezelfde fase dat niet tegen elkaar weggestreept mocht worden, 'want er ging immers 2x 20A stroom heen en weer'.
Die discussie ontstaat opnieuw met thuisaccu's met grote omvormers.
Ondanks al die normen denk ik wel dat over het algemeen groepenkasten een stuk veiliger zijn nu. We zijn er ook veel meer mee bezig, omdat we gewoon wat moderner na zijn gaan denken, (hopelijk) voor het betere installatiemateriaal kiezen, en als er een warmtepomp wordt geïnstalleerd, of je van het gas af gaat het herinrichten of geheel vervangen van de groepenkast ineens ook in beeld komt.
Maar helemaal mee eens, over het algemeen zie je dat nieuwe groepenkasten beter gedimensioneerd en dus veiliger worden. Maar de norm moet ook richting geven aan bestaande installaties en ook daar wordt nog veel bijgeplaatst. En dat is vaak best eng.
Huis: 125 jaar oud, redelijk geisoleerd met hr++ glas. Verwarming: 1 hybrid Quatt WP, benedenverdieping 4 grote T22 radiatoren met heatboosters en 40 low speed fans. Elektra: 4kWp zonnepanelen, Marstek V.2 5,12kWh FW V1.53 BM V2.15 accu.
Nee, het is ook een onderdeel van de netcode (art 2.13) en die heeft gewoon een wetgevend karakter.paQ schreef op maandag 8 december 2025 @ 20:18:
[...]
Het is een richtlijn toch? (NEN1010)
Die norm wordt veilig geacht.
Stel je vraag anders even hier, daar zitten de expertsJan-tweak schreef op maandag 8 december 2025 @ 23:37:
[...]
Nee, het is ook een onderdeel van de netcode (art 2.13) en die heeft gewoon een wetgevend karakter.
Het grote topic voor Elektra huisinstallaties - Deel 3
Edit: had je al gedaan zie ik nu
(Zou persoonlijk gaan voor 2x een B16 op 2 verschillende fasen, juist voor een stukje verdeling van vermogens over de 3 fasen)
[ Voor 4% gewijzigd door jj85 op 09-12-2025 08:55 ]
Ik ben benieuwd naar jullie ideeën over mijn thermostaatinstellingen bij de overstap naar een dynamisch energiecontract.
Sinds we vloerverwarming op de benedenverdieping hebben aangelegd en de Quatt hebben laten installeren is ons woonplezier fors gestegen in de winter! Het is altijd lekker warm in huis.
De woonkamer met vv is warmtevragend, de slaapkamers volgen (radiatoren met speedcomforts).
Momenteel heb ik de Tado via HA zo ingesteld dat om 04:00u gestart wordt met verwarmen in stappen van 0.1 gr. per uur; tot om 18:00u. 21 graden is bereikt. Om 21:30u. gaat de nachtverlaging in en gaat de doeltemperatuur naar 19.5. Comfort is heel belangrijk. Op een zachte dag als gisteren ziet dat er uit als onderstaand.
Binnenkort stap ik over op een dynamisch energiecontract.
Nu speel ik met het idee Quatt te forceren enkel stroom te gebruiken (instellen op "Duurzaam") en in grotere stappen tijdens de goedkope uren te verwarmen, om tijdens de dure uren de temperatuur constant te houden. Wat zijn jullie gedachten hierover?
/f/image/1zyqgRwDa887DSzK1tWyFnWB.png?f=fotoalbum_large)
Enkele Quatt nov '24. Woning uit '83,+- 100m2, Tado V3+ beneden volledig VVW, HR++, vloer recent nageisoleerd. Spouwmuurisolatie, dakisolatie vanuit bouw. Bovenverdieping 3-tal radiatoren (T20 met speedcomfort ventilatoren + Tado-knop).
Lijkt mij een uitstekend plan. Gewoon proberen. Wat je ook nog kunt overwegen, is de verdieping in de goedkope uren meer mee te laten doen.
Zo laat ik twee ruimtes grenzend (naast en boven) aan de woonkamer ‘‘s nachts meelopen met het schema. Dat geeft bij mij ‘‘s nachts een hoge COP. Bovendien koelt dan de woonkamers ‘‘s nachts minder af. Terwijl dan de woonkeuken de warmtevraag bepaalt.
/f/image/0Zt3YGOoezsemLLFaRRgL9le.png?f=fotoalbum_large)
Let niet op de piek aan begin van de avond. Dit is het schema als ik de houtkachel aan het begin van de avond aanzet. De thermostaat in de woonkamer hangt daar relatief dichtbij.
Mijn schema is ook het resultaat van twee master-ruimtes.
[ Voor 5% gewijzigd door Mickel moen op 09-12-2025 11:07 ]
Súdwest-Fryslân, Tussenwoning 1939, 143m2, Energielabel B, Quatt Hybrid 1.5/Silent//6kW/-10°C/16°C/SCOP 4,3, Nefit Ecomline/9,8kW/±57°C, Tado V3+/<20,2°C>, 10 radiatoren, HeatFan, Morsø, Tonzon, IsoWool, HR++/HR/dubbel, dak: divers, PV: 3880Wp, HomeWizard
Ik vindt dat ondanks jouw hoge watertemperatuur, je een vrij hoge COP haalt?Mickel moen schreef op dinsdag 9 december 2025 @ 10:56:
@Maarten_vw
Lijkt mij een uitstekend plan. Gewoon proberen. Wat je ook nog kunt overwegen, is de verdieping in de goedkope uren meer mee te laten doen.
Zo laat ik twee ruimtes grenzend (naast en boven) aan de woonkamer ‘‘s nachts meelopen met het schema. Dat geeft bij mij ‘‘s nachts een hoge COP.
[Afbeelding]
Let niet op de piek aan begin van de avond. Dit is het schema als ik de houtkachel aan het begin van de avond aanzet. De thermostaat in de woonkamer hangt daar relatief dichtbij.
Mijn schema is ook het resultaat van twee master-ruimtes.
Waarde lijkt idd wat aan de hoge kant. Best mogelijk dat @Mickel moen 'last' heeft van een meetafwijking in een of meerdere temperatuurmetingen of flowmeter in de Quatt. Komt in de praktijk best geregeld voor helaas.BertBertjes schreef op dinsdag 9 december 2025 @ 11:06:
[...]
Ik vindt dat ondanks jouw hoge watertemperatuur, je een vrij hoge COP haalt?
[ Voor 5% gewijzigd door jj85 op 09-12-2025 11:14 ]
Ik denk dat de COP erg huis en locatie-afhankelijk is. Maar inderdaad. Sinds ik in de nacht twee ruimtes met het master-schema mee laat lopen, is mijn COP beduidend hoger naar mijn idee. Dat de Quatt dan extra warmte in het huis pompt, terwijl dan het verschil in de buitentemperatuur en de ingestelde temperatuur relatief het laagst is, is daar wel debet aan vermoed ik. Met name in de gemiddeld meest koude uren van de nacht zo tussen 4 en 8 uur.BertBertjes schreef op dinsdag 9 december 2025 @ 11:06:
[...]
Ik vindt dat ondanks jouw hoge watertemperatuur, je een vrij hoge COP haalt?
Later op de dag wordt de COP lager natuurlijk omdat dan dat verschil groter wordt. Maar gemiddeld een mooi resultaat.
Súdwest-Fryslân, Tussenwoning 1939, 143m2, Energielabel B, Quatt Hybrid 1.5/Silent//6kW/-10°C/16°C/SCOP 4,3, Nefit Ecomline/9,8kW/±57°C, Tado V3+/<20,2°C>, 10 radiatoren, HeatFan, Morsø, Tonzon, IsoWool, HR++/HR/dubbel, dak: divers, PV: 3880Wp, HomeWizard
Gaan we speculeren?jj85 schreef op dinsdag 9 december 2025 @ 11:14:
[...]
Waarde lijkt idd wat aan de hoge kant. Best mogelijk dat @Mickel moen 'last' heeft van een meetafwijking in een of meerdere temperatuurmetingen of flowmeter in de Quatt. Komt in de praktijk best geregeld voor helaas.
Zoals ik hierboven al aangegeven heb, hoe kleiner het verschil is tussen de buitentemperatuur en de ingestelde temperatuur hoe hoger de COP. Aan het begin van de nacht meet ik dus de hoogste COP’s, is het trmperatuurverschil het kleinst en de watertemperatuur het laagst.
:strip_exif()/f/image/fQtUVVQQbUziGfcRNj8QBEii.jpg?f=fotoalbum_large)
‘s Avonds is de COP dan weer het laagst. Nu slaat de Quatt ‘‘s avonds uit bij de getoonde dag, omdat ik de houtkachel aanzet. Dan doet de avond niet mee en is de gemiddelde COP weer hoger. Doet de houtkachel niet mee, is de COP over de dag weer lager.
Maar om nu te zeggen, dat ik ergens last van heb.
[ Voor 8% gewijzigd door Mickel moen op 09-12-2025 11:30 ]
Súdwest-Fryslân, Tussenwoning 1939, 143m2, Energielabel B, Quatt Hybrid 1.5/Silent//6kW/-10°C/16°C/SCOP 4,3, Nefit Ecomline/9,8kW/±57°C, Tado V3+/<20,2°C>, 10 radiatoren, HeatFan, Morsø, Tonzon, IsoWool, HR++/HR/dubbel, dak: divers, PV: 3880Wp, HomeWizard
Zo te zien heb jij je zaakjes al prima voor elkaar.Maarten_vw schreef op dinsdag 9 december 2025 @ 08:38:
Goedemorgen,
Ik ben benieuwd naar jullie ideeën over mijn thermostaatinstellingen bij de overstap naar een dynamisch energiecontract.
Sinds we vloerverwarming op de benedenverdieping hebben aangelegd en de Quatt hebben laten installeren is ons woonplezier fors gestegen in de winter! Het is altijd lekker warm in huis.
De woonkamer met vv is warmtevragend, de slaapkamers volgen (radiatoren met speedcomforts).
Momenteel heb ik de Tado via HA zo ingesteld dat om 04:00u gestart wordt met verwarmen in stappen van 0.1 gr. per uur; tot om 18:00u. 21 graden is bereikt. Om 21:30u. gaat de nachtverlaging in en gaat de doeltemperatuur naar 19.5. Comfort is heel belangrijk. Op een zachte dag als gisteren ziet dat er uit als onderstaand.
Binnenkort stap ik over op een dynamisch energiecontract.
Nu speel ik met het idee Quatt te forceren enkel stroom te gebruiken (instellen op "Duurzaam") en in grotere stappen tijdens de goedkope uren te verwarmen, om tijdens de dure uren de temperatuur constant te houden. Wat zijn jullie gedachten hierover?
[Afbeelding]
[Afbeelding]
Tops:
-Je smeedt het ijzer al al het heet is (gebruikt de hoge dag temperatuur voor hoge COP)
-Je stop om 18:00 en vermijdt de avond-piek in stroomprijs (dankzij de traagheid van de vloerverwarming)
-Je "stookt" in uren dat je potentieel gratis stroom hebt van je zonnepanelen.
-Je vermijdt al (gemiddeld vaker) nachtelijke kolenstroom.
-Minder warmteverlies in de nacht maar je trekt de temperatuur beheerst op dus geen gas nodig,
geen verlies aan COP. Sterker nog je gebruikt de overdagse buitenwarmte voor hogere COP.
Tips:
Je zou nog je schema kunnen afvlakken tussen 07:00 - 10:00 om de ochtendpiek te vermijden.
Je zou je (gemiddeld prima) schema kunnen aanpassen per dag (qua stroomprijs & buitentemperatuur)
Je zou de actuele zoninstraling mee kunnen nemen als je PV hebt of neemt.
Mijn setup is soortgelijk. Ik heb TADO v3, Quatt v1.5.
Door mijn tips ga je al gauw consessies doen aan comfort. Die weg ben ik zelf ingeslagen.
Ik regel de Quatt realtime aan de hand van PV-stroom-surplus (aan de hand van HW-P1 stroom-meter).
Ik heb geen doeltemperatuur, maar een gepland vermogen. die varieert dan afhankelijk van de wind en de zon en mijn eigen aanwezigheid. Ik heb de houtkachel als achtervanger. Als het goed waait kan die 's avonds een uurtje aan aan en maak ik SWW voor een paar dagen.
200m2 half vrijstaande woning met 12 radiatoren. Intergas HRE met TADO thermostaat en Quatt mono hybrid op plat houten dak naast de buren.
ja, mijn idee, alleen jammer dat die eigenwijze Quatt daar weer niet in wil mee gaan of belachelijke meerprijs wil gaan rekenen, het oude en bekende verhaal bij Quatt.jj85 schreef op dinsdag 9 december 2025 @ 07:27:
[...]
Stel je vraag anders even hier, daar zitten de experts
Het grote topic voor Elektra huisinstallaties - Deel 3
Edit: had je al gedaan zie ik nu![]()
(Zou persoonlijk gaan voor 2x een B16 op 2 verschillende fasen, juist voor een stukje verdeling van vermogens over de 3 fasen)
Standaard - dat gaan we volop mee, aub geen afwijkingen , want daar kunnen we niet mee overweg (volgens mij een zwaktebod, maar dat is hoe ik het zie, ik kan het natuurlijk helemaal fout hebben)
Wat bedoel je trouwens met meerprijs? Gaat Quatt dan ook de elektra aanleggen?Jan-tweak schreef op dinsdag 9 december 2025 @ 11:54:
[...]
ja, mijn idee, alleen jammer dat die eigenwijze Quatt daar weer niet in wil mee gaan of belachelijke meerprijs wil gaan rekenen, het oude en bekende verhaal bij Quatt.
Standaard - dat gaan we volop mee, aub geen afwijkingen , want daar kunnen we niet mee overweg (volgens mij een zwaktebod, maar dat is hoe ik het zie, ik kan het natuurlijk helemaal fout hebben)
Nog een alternatief is een B16 30mA 3-fase alamat. Dan met een 5 aderige kabel naar de Quatt.
Kun je de Quatts mooi op 2 verschillende fases aansluiten.
Houd je nog een fase over voor eventuele toekomstige uitbreidingen (all-e?)
Natuurlijk, daar zijn we toch Tweakers voor?
@SBL Wat is jouw COP vs Tlift analyse op basis van deze gegevens? Mickel moen in "Ervaringen met Quatt Deel 2"
Vorige week heb ik een huisbezoek van een adviseur ontvangen om de mogelijkheden te bespreken voor plaatsing van een enkele quatt hybride. Helaas heb ik na dit gesprek toch mijn twijfels…
- de adviseur kwam niet heel kundig en twijfelachtig over, ik had het idee dat ik beter ingelezen was dan hij ( dankzij dit forum )
- plaatsing kon alleen op het nieuw te plaatsen dakkapel. Mijn zorgen over geluid en resonantie werden weggewoven ( dat was niet ter sprake bij een enkele quatt)
- onderhoud op hoogte hoefde ik mij geen zorgen om te maken, want de quatt heeft geen onderhoud nodig.
- een geluidsrapport om te checken of de buren geen overlast zouden ervaren en of plaatsing voldeed aan de wettelijke eisen was ook niet nodig
Verder stond er een fout in de daarna ontvangen offerte en wordt er € 700 berekend voor plaatsing op een dakkapel wat waarschijnlijk betekent, dat mocht er toch door welke reden dan ook de monteur op de dakkapel moet zijn, ik dit bedrag weer moet betalen ( deze vraag heb ik aan Quatt voorgelegd )
Ik vind de Quatt een mooi product met veel voordelen, zeker in combinatie met de Chill, maar op basis van bovenstaande voelt het niet helemaal goed. Ook met de recente klachten op het gebied van service. Op het forum heb ik natuurlijk al veel tips en ervaringen gelezen, maar ik zou het fijn vinden om jullie mening hierover te horen. Dank alvast!!
ja (dat was ook nieuw voor mij, echter is dat wel een pluspunt, als ze het nu ook eens goed zouden doen was het helemaal top, maar hun argumenten (zie mijn eerdere post waarom dat zij vinden dan een B20 op een 25A hoofdzekering prima kan) sorry, daar eten de honden nog geen brood van.jj85 schreef op dinsdag 9 december 2025 @ 11:56:
[...]
Wat bedoel je trouwens met meerprijs? Gaat Quatt dan ook de elektra aanleggen?
Nog een alternatief is een B16 30mA 3-fase alamat. Dan met een 5 aderige kabel naar de Quatt.
Kun je de Quatts mooi op 2 verschillende fases aansluiten.
Houd je nog een fase over voor eventuele toekomstige uitbreidingen (all-e?)
En dan heb ik direct weer vragen over de deskundigheid van die vakmensen.
Zeker bij een hoofdzekering die uit smeltzekeringen bestaat is het verhaal van selectiviteit toch heel wat complexer en klopt hun verhaal helaas niet meer.
Waar baseer je dat op, dat mijn COP te hoog is in relatie met buitentemperatuur en watertemperatuur?jj85 schreef op dinsdag 9 december 2025 @ 11:59:
[...]offtopic:Maar zonder gekheid, jouw COP ziet er op het eerste gezicht 'te hoog' uit (in relatie met buitentemperatuur en watertemperatuur).
Natuurlijk, daar zijn we toch Tweakers voor?
@SBL Wat is jouw COP vs Tlift analyse op basis van deze gegevens? Mickel moen in "Ervaringen met Quatt Deel 2"
Kijk dat metertjes kunnen afwijken (te hoog, te laag enz) lijkt mij evident. Zo redenerend is iedere hier gepubliceerde uitkomst discutabel en onbetrouwbaar.
Het enige wat zeker is, is de eindafrekening die je van jouw energieleverancier krijgt. (En dan maar hopen, dat jouw elektriciteits- en gasmeter niet te veel afwijken.
Súdwest-Fryslân, Tussenwoning 1939, 143m2, Energielabel B, Quatt Hybrid 1.5/Silent//6kW/-10°C/16°C/SCOP 4,3, Nefit Ecomline/9,8kW/±57°C, Tado V3+/<20,2°C>, 10 radiatoren, HeatFan, Morsø, Tonzon, IsoWool, HR++/HR/dubbel, dak: divers, PV: 3880Wp, HomeWizard
Ja, COP is handig voor jezelf (vergelijken met gisteren/vorig jaat etc).Mickel moen schreef op dinsdag 9 december 2025 @ 12:06:
[...]
Waar baseer je dat op, dat mijn COP te hoog is in relatie met buitentemperatuur en watertemperatuur?
Kijk dat metertjes kunnen afwijken (te hoog, te laag enz) lijkt mij evident. Zo redenerend is iedere hier gepubliceerde uitkomst discutabel en onbetrouwbaar.
Het enige wat zeker is, is de eindafrekening die je van jouw energieleverancier krijgt. (En dan maar hopen, dat jouw elektriciteits- en gasmeter niet te veel afwijken.
Ik heb zelf een defecte water-temperatuurmeter en defecte flow-meter in mijn Quatt gehad en weet als
geen ander hoe gevoelig de COP berekening is voor (best kleine) meetafwijkingen in temp en flow.
Een te lage gerapporteerde COP is niet alleen jammer in de WarmtePomp-Bar als de mannen, later op de avond, de lengte van hun COP staafjes vergelijken.
Lage COP is niet alleen depressing als ik keek in de Quatt app hoeveel geld ik was kwijtgeraakt door de WP te gebruiken ipv methaan. Maar ik vermoed ook dat het tot overmatige defrosts kan leiden.
Als je twijfelt aan de COP kan je iig. de temperatuurmeters controleren door, als de Quatt uitstaat, het cv-water met de CV
pomp (kan bij mij aan zonder cv-stoken) een tijdje te laten stromen en dan controleren of de 2 temperatuur-meters in de Quatt gelijk aangeven.
Mijn thermometers zijn nu mooi gelijk nu en mijn COP waarden (met dit warme weer) soms bij vlagen ook spectaculair.
200m2 half vrijstaande woning met 12 radiatoren. Intergas HRE met TADO thermostaat en Quatt mono hybrid op plat houten dak naast de buren.
Er zitten enorme verschillen tussen de adviseurs. Sommigen zijn goed, anderen ... wat minder goed.Ff_84 schreef op dinsdag 9 december 2025 @ 12:03:
Beste tweakers,
Vorige week heb ik een huisbezoek van een adviseur ontvangen om de mogelijkheden te bespreken voor plaatsing van een enkele quatt hybride. Helaas heb ik na dit gesprek toch mijn twijfels…
- de adviseur kwam niet heel kundig en twijfelachtig over, ik had het idee dat ik beter ingelezen was dan hij ( dankzij dit forum )
Wat was hier de reden voor? Heb je niet ergens een mooi plekje rondom huis?- plaatsing kon alleen op het nieuw te plaatsen dakkapel. Mijn zorgen over geluid en resonantie werden weggewoven ( dat was niet ter sprake bij een enkele quatt)
Quatts op daken staan er wel om bekend af en toe overlast te geven (geluid / trillingen etc). Mocht je hier wel mee verder gaan, vraag Quatt dan sowieso om veerdempers te plaatsen. Zorg zelf voor een rubber matten en gewicht (bijv insluitbanden).
Toch bijzonder, volgens mij heb ik inmiddels al 4x een monteur op m'n dakuitbouw gehad- onderhoud op hoogte hoefde ik mij geen zorgen om te maken, want de quatt heeft geen onderhoud nodig.
(flowmeter vervangen (2x), waterpomp vervangen (2x), juiste veerdempers plaatsen)
Die Quatt + monteur moet toch wel de hoogte in als je hem op een dakkapel wil plaatsen. Daar ontkom je dan niet echt aan.- een geluidsrapport om te checken of de buren geen overlast zouden ervaren en of plaatsing voldeed aan de wettelijke eisen was ook niet nodig
[...]
Verder stond er een fout in de daarna ontvangen offerte en wordt er € 700 berekend voor plaatsing op een dakkapel wat waarschijnlijk betekent, dat mocht er toch door welke reden dan ook de monteur op de dakkapel moet zijn, ik dit bedrag weer moet betalen ( deze vraag heb ik aan Quatt voorgelegd )
Maar die 700 euro is niet conform hun eigen prijzen...
https://support.quatt.io/...oor-complexe-installaties
Helemaal selectief is het niet, dan zul je naar 2 x een kleinere automaat moeten.Jan-tweak schreef op dinsdag 9 december 2025 @ 12:03:
[...]
ja (dat was ook nieuw voor mij, echter is dat wel een pluspunt, als ze het nu ook eens goed zouden doen was het helemaal top, maar hun argumenten (zie mijn eerdere post waarom dat zij vinden dan een B20 op een 25A hoofdzekering prima kan) sorry, daar eten de honden nog geen brood van.
En dan heb ik direct weer vragen over de deskundigheid van die vakmensen.
Zeker bij een hoofdzekering die uit smeltzekeringen bestaat is het verhaal van selectiviteit toch heel wat complexer en klopt hun verhaal helaas niet meer.
Of zoals hierboven geopperd een 3f Alamat B16. (alhoewel daar volgens mij ook nog wel wat op af te dingen valt NEN technisch)
Maar zoals al gezegd zal de uitdaging almaar groter worden om het allemaal binnen de kaders van die regels passend te houden met 3 x 25A
Ik doe niet aan bijgeloof. Dat brengt ongeluk.
Mickel moen schreef op dinsdag 9 december 2025 @ 12:06:
[...]
Waar baseer je dat op, dat mijn COP te hoog is in relatie met buitentemperatuur en watertemperatuur?
:strip_exif()/f/image/Oxsbezk6PjmGxtj31MKYXlyL.png?f=user_large)
En ja, deze spec van Quatt is niet heilig. Sommige installaties preseteren wat beter, anderen slechter.
Een COP van ongeveer 5 zou je bij W35 bij 10grC buitentemp verwachten op basis van bovenstaande.
Jij zit daar 36% boven, dat vind ik wel fors...
rombow schreef op dinsdag 9 december 2025 @ 12:31:
[...]
Een te lage gerapporteerde COP is niet alleen jammer in de WarmtePomp-Bar als de mannen, later op de avond, de lengte van hun COP staafjes vergelijken.
COP berekeningen gaan op basis van flow en dT over de Quatt (allemaal in watercircuit).Lage COP is niet alleen depressing als ik keek in de Quatt app hoeveel geld ik was kwijtgeraakt door de WP te gebruiken ipv methaan. Maar ik vermoed ook dat het tot overmatige defrosts kan leiden.
Defrosts worden getriggerd op basis van de verdampertemperatuur (in R32 (of R290) circuit). Dus zou die link niet zo snel leggen.
In mijn geval is het probleem dat het een gecombineerde schoorsteen is. De stijgpijp en de mechanische ventilatie gaan door dezelfde unit.bossche_bol schreef op zaterdag 29 november 2025 @ 19:57:
[...]
Dat heb ik toen ook gevraagd @Jan-tweak @kwetterpletter, dus om het pijpje weg te halen, maar de Quatt monteurs zeiden dat ze dat niet deden. Toen is het ook afgeplakt aan de binnenkant.
Hier hebben we dus na een aantal maanden maar de dakdekker gevraagd om dit pijpje weg te halen van het dak en er een gewone dakpan voor terug te leggen. Dus denk even kijken hoe het er bij je op het dak uitziet is een goede tip.
Gisteren zijn ze langs geweest en hebben dit er van gemaakt:
:strip_exif()/f/image/6nIsTW0XdanJr8EF2l1uH0p4.jpg?f=fotoalbum_large)
Die metalen buis (rookgasafvoer) en de zwarte buis (lucht invoer voor cv ketel?) komen nu beide uit op de stijgpijp waardoor eventueel regenwater meteen wegloopt. Stiekem zat ik zelf al aan een dergelijke oplossing te denken.,
Moet ik me hier zorgen over maken?
Ik zou gezien de geringe meerprijs altijd voor duo gaan, liever teveel dan te weinig, tenzij er weinig plek is natuurlijk of iets dergelijks.Nenoki schreef op maandag 8 december 2025 @ 16:53:
Hier komt volgende week een Quatt verkoper, ik ben benieuwd.
We hebben op dit moment stroom over +- 6k kwh overproductie op zonnepanelen (was alvast gelegd voor warmtepomp toen nog niet bekend was dat de salderingsregeling weg ging, vlak voor instorten zonnepanelen markt)
Nog gewone radiatoren, 1250 m3 per jaar verbruik ongeveer.
Ga voor de full electric ondanks iets meer stroomverbruik. Met volgende verbouwing keuken/kamer zal er tzt vloerverwarming komen.
En de grote boiler zodat er voldoende warm water is.
Volgend jaar wellicht maar eens naar de batterij oplossing kijken van Quatt
Verder woning uit 1985, (huis 180 m2 oppervlak, waarvan 60m2 continu verwarmd, radiatoren boven etc staan altijd uit gezien we daar niet leven, hr++ + spouwmuur + dakisolatie aanwezig)
Ben benieuwd of het een enkele opstelling of een duo gaat worden wat ze adviseren.
ja? 14 kW om 1250 m3 gas te vervangen?Rmaxx schreef op dinsdag 9 december 2025 @ 12:44:
[...]
Ik zou gezien de geringe meerprijs altijd voor duo gaan, liever teveel dan te weinig, tenzij er weinig plek is natuurlijk of iets dergelijks.
Ik doe niet aan bijgeloof. Dat brengt ongeluk.
Ik heb er 2 buiten mijn huis op de grond staan, en hoor ze regelmatig binnen in de gang. Ik zou er niet aan moeten denken dit op mijn dakkapel te hebben. Mijn aircos zijn ook allemaal hangend aan de muren gemonteerd , die installateurs raadden het ook allemaal af. (Wilde ik zelf ivm kortste route naar zolderverdieping, nu blij dat ze er niet op staan! Ondanks de afstand merk je er niks van qua warmteverlies oid.)Ff_84 schreef op dinsdag 9 december 2025 @ 12:03:
Beste tweakers,
Vorige week heb ik een huisbezoek van een adviseur ontvangen om de mogelijkheden te bespreken voor plaatsing van een enkele quatt hybride. Helaas heb ik na dit gesprek toch mijn twijfels…
- de adviseur kwam niet heel kundig en twijfelachtig over, ik had het idee dat ik beter ingelezen was dan hij ( dankzij dit forum )
- plaatsing kon alleen op het nieuw te plaatsen dakkapel. Mijn zorgen over geluid en resonantie werden weggewoven ( dat was niet ter sprake bij een enkele quatt)
- onderhoud op hoogte hoefde ik mij geen zorgen om te maken, want de quatt heeft geen onderhoud nodig.
- een geluidsrapport om te checken of de buren geen overlast zouden ervaren en of plaatsing voldeed aan de wettelijke eisen was ook niet nodig
Verder stond er een fout in de daarna ontvangen offerte en wordt er € 700 berekend voor plaatsing op een dakkapel wat waarschijnlijk betekent, dat mocht er toch door welke reden dan ook de monteur op de dakkapel moet zijn, ik dit bedrag weer moet betalen ( deze vraag heb ik aan Quatt voorgelegd )
Ik vind de Quatt een mooi product met veel voordelen, zeker in combinatie met de Chill, maar op basis van bovenstaande voelt het niet helemaal goed. Ook met de recente klachten op het gebied van service. Op het forum heb ik natuurlijk al veel tips en ervaringen gelezen, maar ik zou het fijn vinden om jullie mening hierover te horen. Dank alvast!!
Vrijstaand 1990 | Brabant | 210m2 | Quatt Hybrid Duo | 100 m2 VVW | HR++ | 7cm spouwmuur isolatie | 7cm dakisolatie | Gasverbruik voor Quatt: 1700m3
Hoe zou je dat moeten merken? Ik denk wel dat een kleinere afstand beter is. Maar als het ff kan, zou op de grond mijn voorkeur hebben. Of aan de gevel, maar dat doet Quatt niet meer, geloof ik.Rmaxx schreef op dinsdag 9 december 2025 @ 12:53:
[...]
Ondanks de afstand merk je er niks van qua warmteverlies oid.
nog steeds 6 kW toch?Rmaxx schreef op dinsdag 9 december 2025 @ 12:54:
[...]
waarom niet? bij -5 produceren ze niet zoveel hoor. Die 14kW kun je vergeten.
edit:
A-7/W35, buitenlucht -7 °C, 5.6kW nominaal
edit edit:
Hoe dan ook, we weten nu toch al wat het 'advies' zal zijn van de Quatt 'adviseur'.
[ Voor 25% gewijzigd door paQ op 09-12-2025 13:02 ]
Ik doe niet aan bijgeloof. Dat brengt ongeluk.
Ik woon in een rijtjeshuis dus opties zijn beperkt. De reden voor plaatsing dakkapel was vanwege de overbrugging naar CV. Alternatief zou misschien hangend aan voorgevel, maar dat is misschien weer te dicht bij de buren.jj85 schreef op dinsdag 9 december 2025 @ 12:34:
[...]
Er zitten enorme verschillen tussen de adviseurs. Sommigen zijn goed, anderen ... wat minder goed.
[...]
Wat was hier de reden voor? Heb je niet ergens een mooi plekje rondom huis?
Quatts op daken staan er wel om bekend af en toe overlast te geven (geluid / trillingen etc). Mocht je hier wel mee verder gaan, vraag Quatt dan sowieso om veerdempers te plaatsen. Zorg zelf voor een rubber matten en gewicht (bijv insluitbanden).
[...]
Toch bijzonder, volgens mij heb ik inmiddels al 4x een monteur op m'n dakuitbouw gehad![]()
(flowmeter vervangen (2x), waterpomp vervangen (2x), juiste veerdempers plaatsen)
[...]
Die Quatt + monteur moet toch wel de hoogte in als je hem op een dakkapel wil plaatsen. Daar ontkom je dan niet echt aan.
Maar die 700 euro is niet conform hun eigen prijzen...
https://support.quatt.io/...oor-complexe-installaties
Quatt zou voor bigfoots zorgen, ik zou dan inderdaad zorgen voor extra massa en rubberen tegels…
Dank voor de link! Die had ik nog niet gezien!
Ze hangen de nieuwe Quatts niet meer aan de muur. Dan blijft je dakkapel over idd.Ff_84 schreef op dinsdag 9 december 2025 @ 12:59:
[...]
Ik woon in een rijtjeshuis dus opties zijn beperkt. De reden voor plaatsing dakkapel was vanwege de overbrugging naar CV. Alternatief zou misschien hangend aan voorgevel, maar dat is misschien weer te dicht bij de buren.
Vraag naar die veerdempers! Enkel bigfoots is heel waarschijnlijk niet genoeg.Quatt zou voor bigfoots zorgen, ik zou dan inderdaad zorgen voor extra massa en rubberen tegels…
Eigenlijk zeg je het zelf al. Sommige installaties presteren beter, anderen slechter. Leg je dat naast gemiddelde prestaties/meetgegevens, dan ligt speculeren op de loer.jj85 schreef op dinsdag 9 december 2025 @ 12:43:
[...]
[Afbeelding]
En ja, deze spec van Quatt is niet heilig. Sommige installaties preseteren wat beter, anderen slechter.
Een COP van ongeveer 5 zou je bij W35 bij 10grC buitentemp verwachten op basis van bovenstaande.
Jij zit daar 36% boven, dat vind ik wel fors...
[...]
![]()
![]()
[...]
COP berekeningen gaan op basis van flow en dT over de Quatt (allemaal in watercircuit).
Defrosts worden getriggerd op basis van de verdampertemperatuur (in R32 (of R290) circuit). Dus zou die link niet zo snel leggen.
Tja en daar kan ik niets mee. Dan wordt het kretelogie gebaseerd op aannames.
Ik zou daar voorzichtig mee zijn. Je hebt nog steeds niet hard kunnen maken waarom de COP opgegeven door mijn Quatt niet betrouwbaar is.
Misschien heb ik wel een uitmuntend presterende installatie en leidt dit samen met mijn stookgedrag tot de getoonde COP.
Súdwest-Fryslân, Tussenwoning 1939, 143m2, Energielabel B, Quatt Hybrid 1.5/Silent//6kW/-10°C/16°C/SCOP 4,3, Nefit Ecomline/9,8kW/±57°C, Tado V3+/<20,2°C>, 10 radiatoren, HeatFan, Morsø, Tonzon, IsoWool, HR++/HR/dubbel, dak: divers, PV: 3880Wp, HomeWizard
Niet zo raar. Alle leidingen moeten open, dus zet je alles uit. Ook die pomp.Vetifuro schreef op dinsdag 9 december 2025 @ 12:56:
Bij mijn vader hebben ze afgelopen vrijdag een enkele Quatt Hybrid 2.0 geplaatst. Nieuwsgierig als ik was natuurlijk gisteren even langs gegaan en in z'n app gekeken. Tot mijn verbazing had hij slechts een COP van 2,9, terwijl ikzelf een COP van 6,6 had. Watertemperatuur tussen 55 en 70 graden, terwijl hij nauwelijks stookt met radiatoren maar vooral met vloerverwarming. Even naar de verdeler gekeken, bleek de stekker van de vvwpomp eruit te liggen. Gisteravond de vvwpomp weer ingestoken en de COP stond deze ochtend al op 4,7 met een aanvoertemperatuur van circa 35 graden. Het huis is comfortabel warm en het energieverbruik van de Quatt is naar beneden. Zowel vader als moeder kon niet met zekerheid zeggen dat de monteurs van Quatt deze vvwpomp uitgetrokken hadden. Ben benieuwd of en waarom dat eventueel gedaan zou zijn?
NH, vrijstaand, 182 m2 incl verw garage, 1 Quatt met T87M2018 thermostaat, alles OT, duurzaam in Quatt app aan met echte tarieven, HRE 36/30, 4950 wp panelen, vvw beneden met HR++, radiatoren boven, de koffie nog steeds op z’n Italiaans.
Zo ver zijn we nog niet eens, ik krijg echter ook niet de indruk dat je daar behoefte aan hebt. Het is meer dat jouw COP significant hoger ligt dan dat je zou verwachten. En ja, wellicht is dat speculatie.Mickel moen schreef op dinsdag 9 december 2025 @ 13:26:
[...]
Ik zou daar voorzichtig mee zijn. Je hebt nog steeds niet hard kunnen maken waarom de COP opgegeven door mijn Quatt niet betrouwbaar is.
Maar mocht je willen, ga dan eens in de json kijken naar T_in, T_uit en T_bij_CV tijdens anti-vries-circulatie of zoals @rombow hierboven zegt, laat enkel de CVpomp draaien. Dan zouden de 3 genoemde temperaturen gelijk moeten liggen.
Alleen als je aan 35 graden genoeg hebt bij -7, dan moet je al vvw hebben.paQ schreef op dinsdag 9 december 2025 @ 12:58:
[...]
nog steeds 6 kW toch?
edit:
A-7/W35, buitenlucht -7 °C, 5.6kW nominaal
edit edit:
Hoe dan ook, we weten nu toch al wat het 'advies' zal zijn van de Quatt 'adviseur'.
Dat is inderdaad de ventilatiebox en die grijze buis is de stijgpijp. Het komt allemaal samen in een grote grijze doos op het dak dat samen de schoorsteen is.Jan-tweak schreef op zaterdag 29 november 2025 @ 16:10:
[...]
nee, eigenlijk moeten ze de hele rookgasafvoer en luchttoevoer compleet verwijderen, dus ook de rookgasafvoer op het dak verwijderen.
heb je een foto hoe e.e.a. op je dak uitziet. ?
Die andere unit lijkt op een Stork CMFe Ventilatiebox, maar die zal toch een andere eigen afvoer op het dak hebben?
En wat is die andere grijze buis die achter de Quatt Heat Battery verdwijnt?
En kijk wat de COP meting doet bij elke(her)start en defrost.jj85 schreef op dinsdag 9 december 2025 @ 13:46:
[...]
Zo ver zijn we nog niet eens, ik krijg echter ook niet de indruk dat je daar behoefte aan hebt. Het is meer dat jouw COP significant hoger ligt dan dat je zou verwachten. En ja, wellicht is dat speculatie.
Maar mocht je willen, ga dan eens in de json kijken naar T_in, T_uit en T_bij_CV tijdens anti-vries-circulatie of zoals @rombow hierboven zegt, laat enkel de CVpomp draaien. Dan zouden de 3 genoemde temperaturen gelijk moeten liggen.
Ik doe niet aan bijgeloof. Dat brengt ongeluk.
niet per se, heb hier alleen radiatoren in een (hoek)huis uit 1995 en mijn warmteverlies bij -10 is 6 kW.Rmaxx schreef op dinsdag 9 december 2025 @ 14:53:
[...]
Alleen als je aan 35 graden genoeg hebt bij -7, dan moet je al vvw hebben.
een V2 mono zou dat op zn sloffen aan moeten kunnen.
het "probleem" is het gemak waarmee Quatt de 2e unit erbij aanraad, puur omdat het 'weinig' kost voor eindklant (maar Quatt dubbele omzet opstrijkt), terwijl er vanuit een energetisch / gasbesparings oogpunt geen enkele noodzaak voor is.
Je kan er nu al vergif op innemen dat na 01-01-2026 het aantal geadviseerde Duo opstellingen volledig inzakt, omdat de 2e ineens volledig uit de eigen portemonnee betaald moet worden.
WP: Quatt Mono (v1) + 3kW BUH (DIY), SWW: E-boiler 250L, gasloos okt'25, PV: 6040 Wp ZW/NO (SE3000H, Enphase IQ8, APsystems), 1x HW PIB 2.7 kWh
Gelukkig bestaat er subsidiegarantieToby-Wan schreef op dinsdag 9 december 2025 @ 15:06:
[...]
Je kan er nu al vergif op innemen dat na 01-01-2026 het aantal geadviseerde Duo opstellingen volledig inzakt, omdat de 2e ineens volledig uit de eigen portemonnee betaald moet worden.
/f/image/n70w8FLkPxoyb2nQEb8IE20c.png?f=fotoalbum_large)
Ze geven overigens aan dat de 2e unit niet volleidg uit eigen zak komt. De subsidie gaat met 1225 euro omlaag (van 5600 naar 4375 euro)
https://www.quatt.io/subsidie-verandering
Ik doe niet aan bijgeloof. Dat brengt ongeluk.
Valt mee
Vanaf 2026 daalt de subsidie op Duo-warmtepompen met €1.225. We willen iedereen nog laten profiteren van de hoge subsidie. Daarom bieden we subsidiegarantie: lukt het ons niet om jouw warmtepomp in 2025 te installeren, dan vergoeden wij het verschil in subsidie.
Marge zat schijnbaar.
Ik doe niet aan bijgeloof. Dat brengt ongeluk.
Knap, mijn v2 duo heeft nooit meer dan 11kw warmte kunnen genereren en bij lichte vorst neem dat nog flink af naar bijna dehelft ook nog.Toby-Wan schreef op dinsdag 9 december 2025 @ 15:06:
[...]
niet per se, heb hier alleen radiatoren in een (hoek)huis uit 1995 en mijn warmteverlies bij -10 is 6 kW.
een V2 mono zou dat op zn sloffen aan moeten kunnen.
het "probleem" is het gemak waarmee Quatt de 2e unit erbij aanraad, puur omdat het 'weinig' kost voor eindklant (maar Quatt dubbele omzet opstrijkt), terwijl er vanuit een energetisch / gasbesparings oogpunt geen enkele noodzaak voor is.
Je kan er nu al vergif op innemen dat na 01-01-2026 het aantal geadviseerde Duo opstellingen volledig inzakt, omdat de 2e ineens volledig uit de eigen portemonnee betaald moet worden.
Niet zo gek met al die duo's die ze verkocht hebben
Dat ik mij daar niet zo druk over maak klopt. Ik zie dat de app een COP laat zien. Dat is voor mij een gegeven. Ik begrijp al lang, dat dat niet meer of minder is dan het resultaat van mijn installatie, huis, locatie. Dat vergelijking met andere Quatt gebruikers ook helemaal niet zo interessant is.jj85 schreef op dinsdag 9 december 2025 @ 13:46:
[...]
Zo ver zijn we nog niet eens, ik krijg echter ook niet de indruk dat je daar behoefte aan hebt. Het is meer dat jouw COP significant hoger ligt dan dat je zou verwachten. En ja, wellicht is dat speculatie.
Maar mocht je willen, ga dan eens in de json kijken naar T_in, T_uit en T_bij_CV tijdens anti-vries-circulatie of zoals @rombow hierboven zegt, laat enkel de CVpomp draaien. Dan zouden de 3 genoemde temperaturen gelijk moeten liggen.
Dat mijn gemiddelde vanaf maart 2004 ook prima is en mij in ieder geval geen reden geeft om mij ergens zorgen om te maken.
/f/image/2PZ50o2ALQl62XxSdFfbhjpU.png?f=fotoalbum_large)
Wel veronderstel ik, dat mijn afgiftesysteem van zo’n 40 jaar oud, berekend op een veel groter warmteverlies, inclusief 3 grote designradiatoren en dus relatief een royale waterinhoud een gunstig aspect is. Bovendien is mijn ervaring, dat mijn nachtverlaging inclusief meer ruimtes in de nacht mee laten doen ook tot een hogere COP leidt. Dat is voor mij bijvangst geen doel op zich. Doel was het minder afkoelen van de woonkamer in de nacht. Uitgangspunt verwarmen binnen de schil. Focus dus op comfort.
Ik wil best eens naar de watertemperaturen kijken in de JSON bij een defrost, maar wat levert mij dat op?
Súdwest-Fryslân, Tussenwoning 1939, 143m2, Energielabel B, Quatt Hybrid 1.5/Silent//6kW/-10°C/16°C/SCOP 4,3, Nefit Ecomline/9,8kW/±57°C, Tado V3+/<20,2°C>, 10 radiatoren, HeatFan, Morsø, Tonzon, IsoWool, HR++/HR/dubbel, dak: divers, PV: 3880Wp, HomeWizard
Wellicht heb je een relatief hoog Ta nodig?Rmaxx schreef op dinsdag 9 december 2025 @ 15:22:
[...]
Knap, mijn v2 duo heeft nooit meer dan 11kw warmte kunnen genereren en bij lichte vorst neem dat nog flink af naar bijna dehelft ook nog.
Ik doe niet aan bijgeloof. Dat brengt ongeluk.
Momentopnames leveren totaal niets op. Je kan ze wel meten en volgen. Als je een hoge resolutie grafiek maakt, dan kun je toetsen of -op basis van de sensoren in je warmtepomp- de efficiency berekening juist is.Mickel moen schreef op dinsdag 9 december 2025 @ 15:24:
[...]
Ik wil best eens naar de watertemperaturen kijken in de JSON bij een defrost, maar wat levert mij dat op?
Uiteindelijk ga je niets doen met die gegevens waarschijnlijk, dus maakt het ook geen drol uit. Maar meten is weten.
Ik doe niet aan bijgeloof. Dat brengt ongeluk.
NIet defrost, maar anti-vies-circulatie. Dus kouder dan 6grC buiten en geen warmtevraag.Mickel moen schreef op dinsdag 9 december 2025 @ 15:24:
[...]
Ik wil best eens naar de watertemperaturen kijken in de JSON bij een defrost, maar wat levert mij dat op?
Dan kun je een idee vormen bij de betrouwbaarheid van de cijfers in de Quatt app.
Vind het persoonlijk wel fijn om te bevestigen dat hetgeen Quatt mij voorschotelt eningszins accuraat is.
Maar als het je niks interesseert, dan is dat uiteraard ook prima
Die snap ik op zich wel, maar dan zijn ze hem wellicht vergeten terug in te steken? Kan toch aanzienlijke impact hebben op de terugverdientijd als alles met hoge temperatuur verwarmd moet worden omdat de vloerverwarming niet mee mag doen.pietjm schreef op dinsdag 9 december 2025 @ 13:32:
[...]
Niet zo raar. Alle leidingen moeten open, dus zet je alles uit. Ook die pomp.
Ik ben er nu toevallig achter gekomen, maar bijzonder vond ik het wel.
Overigens, van veilig werken was ook geen sprake. Hoogwerker geleverd, jongens kregen de hoogwerker niet aan de praat. Dus maar met ladder tegen de gevel, etc. Er is een mail gestuurd om (een gedeelte van) de extra kosten voor veilig werken op hoogte teniet te doen, maar vooralsnog nog geen reactie. Ben benieuwd.
[ Voor 23% gewijzigd door Vetifuro op 09-12-2025 16:45 ]
Vrijstaand 1990 | Brabant | 210m2 | Quatt Hybrid Duo | 100 m2 VVW | HR++ | 7cm spouwmuur isolatie | 7cm dakisolatie | Gasverbruik voor Quatt: 1700m3
Het blijft ook natuurlijk gewoon mensen werkVetifuro schreef op dinsdag 9 december 2025 @ 16:43:
[...]
Die snap ik op zich wel, maar dan zijn ze hem wellicht vergeten terug in te steken? Kan toch aanzienlijke impact hebben op de terugverdientijd als alles met hoge temperatuur verwarmd moet worden omdat de vloerverwarming niet mee mag doen.
Ik ben er nu toevallig achter gekomen, maar bijzonder vond ik het wel.
Zeker! Vraag me wel af of er na enige tijd toch iets van een reactie vanuit Quatt gekomen zou zijn, van; hey we zien dat je een lage COP hebt met hoge aanvoertemperatuur, iets wat niet past bij de vloerverwarming die je zou moeten hebben. Maar dat zullen we nooit wetenBertBertjes schreef op dinsdag 9 december 2025 @ 16:45:
[...]
Het blijft ook natuurlijk gewoon mensen werk
Vrijstaand 1990 | Brabant | 210m2 | Quatt Hybrid Duo | 100 m2 VVW | HR++ | 7cm spouwmuur isolatie | 7cm dakisolatie | Gasverbruik voor Quatt: 1700m3
Balkjes zijn gemiddeld maar 2kWh hoog, dus Quatt schakelt regelmatig uit.jj85 schreef op dinsdag 9 december 2025 @ 11:59:
[...]offtopic:Maar zonder gekheid, jouw COP ziet er op het eerste gezicht 'te hoog' uit (in relatie met buitentemperatuur en watertemperatuur).
Natuurlijk, daar zijn we toch Tweakers voor?
@SBL Wat is jouw COP vs Tlift analyse op basis van deze gegevens? Mickel moen in "Ervaringen met Quatt Deel 2"
Eerste uurCOP van 8,1 * Tlift van (26-11) = 121. Dat haal ik ook vaak met mijn momentCOPs.
Hele dag COP 6,8 * Tlift (33-10) = 156. Dat is heel mooi, haal ik de laatste tijd ook vaak.
Dus in mijn ogen: mooie COP, niets aan de hand.
Beetje windowdressing Quatt? Maar dat doen ze vast niet alleen bij een paar mensen, dus geniet ervan.
WP: Quatt 4,5kW hybride monoblock op garagedak, T6, radiatoren met 25gr Speedcomforts. PV: 15x 320Wp ZZO, PhonosolarMWT met SolarEdge optimizers en 5000H omvormer. EV: Polestar2 en Enyaq60, laadpunt Volt Time Source 2s
@rombowrombow schreef op dinsdag 9 december 2025 @ 12:31:
[...]
Ja, COP is handig voor jezelf (vergelijken met gisteren/vorig jaat etc).
Ik heb zelf een defecte water-temperatuurmeter en defecte flow-meter in mijn Quatt gehad en weet als
geen ander hoe gevoelig de COP berekening is voor (best kleine) meetafwijkingen in temp en flow.
Een te lage gerapporteerde COP is niet alleen jammer in de WarmtePomp-Bar als de mannen, later op de avond, de lengte van hun COP staafjes vergelijken.
Lage COP is niet alleen depressing als ik keek in de Quatt app hoeveel geld ik was kwijtgeraakt door de WP te gebruiken ipv methaan. Maar ik vermoed ook dat het tot overmatige defrosts kan leiden.
Als je twijfelt aan de COP kan je iig. de temperatuurmeters controleren door, als de Quatt uitstaat, het cv-water met de CV
pomp (kan bij mij aan zonder cv-stoken) een tijdje te laten stromen en dan controleren of de 2 temperatuur-meters in de Quatt gelijk aangeven.
Mijn thermometers zijn nu mooi gelijk nu en mijn COP waarden (met dit warme weer) soms bij vlagen ook spectaculair.
Inderdaad, een kleine afwijking van de temperatuursensor geeft direct een verkeerde vermogensopbrengst.
Hier helaas ongeveer 0,35 graad afwijking bij een quatt >>> dit resulteert in een extra vermogensopbrengst van ongeveer 300 watt. Niet veel, ... maar wel vandaag, met hoge buitentemperaturen en dus lage vermogens, tijdens werking, met aftrek van waterpomp in 2e quatt (35 watt) in een verschilopbrengst van 2700-35-300= 2665 tov de echte 2365 watt. toch 13 procent te veel. Het had ook 15 procent te laag kunnen zijn.
Maar een geluk, dit is een constante, hier kan ik mee leven.
Maar voor mij is het echte criterium: hoeveel kwh stroom verbruik ik in plaats van vroeger m3.
Sinds aug 24: Duo 2 x V1.5, Tado v3+ opt temp 40gr, const temp, eerst 1100m3 gas, nu 0. Vrijst no brab 76, 150m2, nefit combi exel 04, Veel hr+, vooral in serre, redelijke isolatie. Radiators t22, vvw in serre als bijverwarming. Pomp vvw verwijderd.
Met jouw analyse kom je op een η≈0,5 (als ik nog iets gedetailleerder de gemiddelde water- en luchttemperatuur bereken zelfs η≈0,53).SBL schreef op dinsdag 9 december 2025 @ 17:24:
[...]
Balkjes zijn gemiddeld maar 2kWh hoog, dus Quatt schakelt regelmatig uit.
Eerste uurCOP van 8,1 * Tlift van (26-11) = 121. Dat haal ik ook vaak met mijn momentCOPs.
Hele dag COP 6,8 * Tlift (33-10) = 156. Dat is heel mooi, haal ik de laatste tijd ook vaak.
Dus in mijn ogen: mooie COP, niets aan de hand.
Beetje windowdressing Quatt? Maar dat doen ze vast niet alleen bij een paar mensen, dus geniet ervan.
In het plaatjes dat @TeslaNerd eerder poste, gaat Quatt dan onder de topmodellen vallen
/f/image/h6pE9kX3efbnPSzpkkPqstSd.png?f=fotoalbum_large)
Interessant, hoe heeft Quatt zo'n significante verbetering kunnen maken? Voelt bijna too good to be true.
jj85 schreef op dinsdag 9 december 2025 @ 20:35:
[...]
Met jouw analyse kom je op een η≈0,5 (als ik nog iets gedetailleerder de gemiddelde water- en luchttemperatuur bereken zelfs η≈0,53).
In het plaatjes dat @TeslaNerd eerder poste, gaat Quatt dan onder de topmodellen vallen
[Afbeelding]
Interessant, hoe heeft Quatt zo'n significante verbetering kunnen maken? Voelt bijna too good to be true.
Nu nog de vraag wat de relatie is tussen η en α
argh, ik kom beide termen voor hetzelfde tegen lijkt wel...nairolf schreef op dinsdag 9 december 2025 @ 21:41:
[...]offtopic:
Nu nog de vraag wat de relatie is tussen η en α
Ik bedoel de verhouding tussen COP_quatt / COP_carnot
op heel tweakers zijn referrals niet toegestaan; hier dus ook niet. Hengelen naar referrals doen we ook niet aan.
Ook mensen zonder Quatt zijn in dit topic welkom en kunnen waardevolle informatie hebben voor (toekomstige) Quatt gebruikers en overige bezoekers van dit topic. We willen dus geen reacties meer zien zoals: "wat doe je hier, je hebt geen quatt." Als je denkt dat iemand aan het trollen is, of zich op een andere manier misdraagt, maak je een Topic Report aan en dan lossen de mods het op en ga je dus niet zelf reageren. Veder hebben we respect voor elkaars mening en/of keuzes en houden we het vriendelijk.