Acties:
  • +2 Henk 'm!

  • Satefan
  • Registratie: Augustus 2022
  • Nu online
vinxion schreef op vrijdag 10 januari 2025 @ 08:56:
Ik volg het forum al even en ben enthousiast geworden over de Weheat warmtepompen. Ik wil naar een AE oplossing. Mijn CV ketel hangt momenteel op de slaapkamer in een kast. Als deze aanslaat hoor je dit, in de nacht staat deze altijd uit wat met een CV ketel prima kan.

Met een warmtepomp zal er een stuk minder nachtverlaging zijn en er ook in de nacht water rondgepompt worden door de CV. Maakt dit geluid? Hoorbaar/vergelijkbaar met het aanslaan van CV of stukken stiller? Het gaat dan voornamelijk om het geluid van de installatie binnen, buiten zal niet hoorbaar zijn.
Hier staat een full electric BlackBird geinstalleerd. De binnen-installatie is in de ruimte naast onze slaapkamer. De muur tussen de twee ruimtes is gemaakt van een aluminium schroten constructie met gipsplaten ertegen aan. Geen briljante geluidsisolatie dus. Ik heb 2 pubers hier thuis die midden in de nacht thuiskomen en dan nog douchen. Toch hoor ik van de binnenunits (300L watertank en 2 pompen etc) helemaal niets. Ook de verwarming draait 24/7, ook daar hoor ik niets van.

Afbeeldingslocatie: https://tweakers.net/i/tS0VoCdzmLOwZoeoNediX8QaOr8=/x800/filters:strip_icc():strip_exif()/f/image/awAus2cOnLySZSUTfFH58bSF.jpg?f=fotoalbum_large

groet,

Satefan

Acties:
  • +1 Henk 'm!

  • reiniero
  • Registratie: September 2007
  • Laatst online: 07:09
vinxion schreef op vrijdag 10 januari 2025 @ 08:56:
Ik volg het forum al even en ben enthousiast geworden over de Weheat warmtepompen. Ik wil naar een AE oplossing. Mijn CV ketel hangt momenteel op de slaapkamer in een kast. Als deze aanslaat hoor je dit, in de nacht staat deze altijd uit wat met een CV ketel prima kan.

Met een warmtepomp zal er een stuk minder nachtverlaging zijn en er ook in de nacht water rondgepompt worden door de CV. Maakt dit geluid? Hoorbaar/vergelijkbaar met het aanslaan van CV of stukken stiller? Het gaat dan voornamelijk om het geluid van de installatie binnen, buiten zal niet hoorbaar zijn.
De pomp binnen is zeker wel te horen, maar maakt lang niet zoveel lawaai als een CV ketel. Bij weheat hoor je alleen de pomp, bij een CV ketel hoor je de pomp in de ketel en daarnaast nog allerlei andere processen in de ketel.

Acties:
  • 0 Henk 'm!

  • Kirvis
  • Registratie: Juli 2023
  • Laatst online: 27-10 12:46
Barryvdh schreef op vrijdag 10 januari 2025 @ 08:17:
[...]


De API die HomeAssistant e.d. gebruikt is hetzelfde als wat het portal gebruikt, dus als je je dev tools opent en kijkt zie je de data voorbijkomen. Zie ook https://github.com/wefabricate/wh-python
Hmm, ik zie het.

Met wat moeite voor elkaar gekregen om (voor het eerst, ben geen programmeur, wel een nerd) via Python de API aan te roepen en zie dat die informatie er inderdaad niet in staat.

In een eerdere post van @Carboy54 zie je echter dat de informatie voor installateurs wel beschikbaar is in de portal, dus die hebben waarschijnlijk een alternatieve API die gebruikt wordt.

@Weheat, kan de flow informatie van de pompen worden toegevoegd aan de WeheatCommunityAPI output?

Wat ik wel zie is dat er in de EnergyLogs informatie aanwezig is over het energieverbruik per status. Zie de response hieronder (met ChatGPT leesbaar gemaakt).

Is dat misschien iets dat nog toegevoegd kan worden aan de HA integratie @Barryvdh?

Afbeeldingslocatie: https://tweakers.net/i/W6GOQoQAOlDprb4J8_HmkjO6hio=/x800/filters:strip_exif()/f/image/pKV2wtbFjFR5dBSIrrctwDMN.png?f=fotoalbum_large

Het lijkt er trouwens op dat binnenkort de authenticatie problemen opgelost zijn: https://github.com/home-assistant/core/pull/135264

Acties:
  • 0 Henk 'm!

  • Barryvdh
  • Registratie: Juni 2003
  • Laatst online: 27-10 12:58
Kirvis schreef op vrijdag 10 januari 2025 @ 11:17:
[...]


Hmm, ik zie het.

Met wat moeite voor elkaar gekregen om (voor het eerst, ben geen programmeur, wel een nerd) via Python de API aan te roepen en zie dat die informatie er inderdaad niet in staat.

In een eerdere post van @Carboy54 zie je echter dat de informatie voor installateurs wel beschikbaar is in de portal, dus die hebben waarschijnlijk een alternatieve API die gebruikt wordt.

@Weheat, kan de flow informatie van de pompen worden toegevoegd aan de WeheatCommunityAPI output?

Wat ik wel zie is dat er in de EnergyLogs informatie aanwezig is over het energieverbruik per status. Zie de response hieronder (met ChatGPT leesbaar gemaakt).

Is dat misschien iets dat nog toegevoegd kan worden aan de HA integratie @Barryvdh?

[Afbeelding]

Het lijkt er trouwens op dat binnenkort de authenticatie problemen opgelost zijn: https://github.com/home-assistant/core/pull/135264
Ehm ja dat kan in theorie wel, maar dan moet het eerst in de python library toegevoegd worden als attribuut. Zoiets als https://github.com/wefabricate/wh-python/pull/9 alleen dan dus met de invididuele waardes. En dan kijken of Jesper/Weheat het approved, daarna versie bump bij HA indienen en daarna PR maken die de waardes toevoegt (https://github.com/home-assistant/core/pull/129632 ). Alleen beste kan je wellicht eerst even issue maken of het gewenst is, voordat het afgekeurd wordt. En misschien doet Jesper het dan wel zelf ;)

Acties:
  • 0 Henk 'm!

  • Kirvis
  • Registratie: Juli 2023
  • Laatst online: 27-10 12:46
Barryvdh schreef op vrijdag 10 januari 2025 @ 11:31:
[...]

Alleen beste kan je wellicht eerst even issue maken of het gewenst is, voordat het afgekeurd wordt. En misschien doet Jesper het dan wel zelf ;)
Done.

Acties:
  • 0 Henk 'm!

  • Amiromaan
  • Registratie: December 2024
  • Laatst online: 12:27
Even een kort vraagje tussendoor. Ik heb een Sparrow besteld (full electric), maar ik twijfel waar ik hem laat plaatsen. De boiler, binnenunit en buffervat komen op zolder. Twee opties voor de buitenunit:

1. Aan de zijgevel van het huis, op ladderhoogte ivm onderhoud.
Voordelen: kortere leidingen en de unit neemt geen ruimte in beslag.
Nadelen: Kans op resonantie! Hier ben ik met name bang voor.
2. In de voortuin voor een dichte muur
Voordelen: Geen geluidsoverlast
Nadelen: Langere leidingen, gaan wel bijna recht omhoog de zolder in. Minder plek voor planten in de tuin (heb op zich ruimte zat)

Waar zouden jullie voor kiezen?

Acties:
  • 0 Henk 'm!

  • Kirvis
  • Registratie: Juli 2023
  • Laatst online: 27-10 12:46
Amiromaan schreef op vrijdag 10 januari 2025 @ 11:47:
Even een kort vraagje tussendoor. Ik heb een Sparrow besteld (full electric), maar ik twijfel waar ik hem laat plaatsen. De boiler, binnenunit en buffervat komen op zolder. Twee opties voor de buitenunit:

1. Aan de zijgevel van het huis, op ladderhoogte ivm onderhoud.
Voordelen: kortere leidingen en de unit neemt geen ruimte in beslag.
Nadelen: Kans op resonantie! Hier ben ik met name bang voor.
2. In de voortuin voor een dichte muur
Voordelen: Geen geluidsoverlast
Nadelen: Langere leidingen, gaan wel bijna recht omhoog de zolder in. Minder plek voor planten in de tuin (heb op zich ruimte zat)

Waar zouden jullie voor kiezen?
Je vergeet nog een ding: als je hem tegen de muur hangt heb je met dit weer constant water van de defrosts over je muur lopen. Het is de vraag of je dat moet willen.

Acties:
  • 0 Henk 'm!

  • JBtL
  • Registratie: Oktober 2021
  • Laatst online: 11:28
HarmPeters69 schreef op vrijdag 10 januari 2025 @ 09:33:
We hebben de kern van dit ontdooi-cycli probleem al eerder besproken en ik kwam erachter dat het kan helpen om de OT thermostaat 1a2 maal daags even van de spanning te halen, dit geeft mijn Blackbird rust en is ook wat vriendelijker voor mijn portomonee. Onderstaande naar WeHeat gestuurd. vorige keer was de response dat er later een ¨ECO¨ mode geimplementeerd zal worden.

Probleemomschrijving:
Ik zie een progressief gedrag waarbij de ondooi-cycli zich steeds sneller opvolgen en de vermogensvraag langzaam oploopt tot het moment dat de CV ketel zelfs bijspringt, dit bij een constant ingestelde temperatuur en bij nagenoeg constante buiten temperatuur. Uiteindelijk kan ik dit patroon doorbreken door even de OpenTherm thermostaat van de spanning te halen, dit laatste heeft als gevolg dat de regeling onderbroken wordt en de BlackBird een kwartiertje uitgeschakeld. Na deze ¨afkoelingsperiode¨ is het gedrag voor enkele uren rustig, een opgenomen vermogen van ca. 1000W, tot de volgende defrost...

Daarom ik wil u vriendelijk vragen een optie in te bouwen om het opgenomen vermogen bij het ingaan vd defrost op te slaan. Dan bij verlaten van de defrost te starten voor 10 of 15 minuten met dit vermogen. Hierna kunt u weer switchen naar OpenTherm.

Zie graph:
- Bij een continue OT gevraagde temperatuur (19.5gr) komt er op enig moment, in dit geval na 3 uur, een defrost cycle. Dit is redelijk.
- Echter na de ontdooicyclus gaat de warmtepomp vol aan om zo snel mogelijk de gevraagde watertemperatuur te halen. Het leidt zelfs tot een overshoot dus een alternatief is de PID regeling aan te passen zodat er wat langzamer naar het gevraagde setpoint geregeld wordt. (Ta zit door defrost rond 20gr en er wordt rond de 30gr gevraagd).
- Gevolg van dit hoge gevraagde vermogen is dat er sneller bevriezing plaatsvindt en dus veel eerder een nieuwe ontdooicyclus start.
- Zie het progressieve verloop.

Hopelijk bent u in staat een oplossing aan te bieden op de korte termijn, want dit gaan uw klanten voelen in de portemonnee.
[Afbeelding]
Het hogere vermogen dat na een defrost gebruikt wordt is alleszins redelijk - er moet niet allen gecompenseerd worden voor de warmte die voor het ontdooien wordt gebruikt. Ook is in de tussentijd geen warmte van buiten gehaald. Om de benodigde stooklijn voor verwarmen te halen is er dus in de tussentijd meer vermogen nodig. En ja, dat zorgt ervoor dat er weer eerder een defrost noodzakelijk is. Deze gaan nu eenmaal ten koste van de capaciteit van de warmtepomp. Niet alleen voor deze, maar voor alle types (die van mij is soms wel 10% van de tijd bezig met ontdooien). Valt niet veel aan te doen, al helpt een grotere verdamper - maar dat is dus een fysieke aanpassing aan het apparaat.

[ Voor 4% gewijzigd door JBtL op 10-01-2025 11:59 ]

Remeha Elga Ace 4kW - MHI SRK ZS-W 4kW - 5355 Wp ZO - 1000 Wp vlak - 4200 Wp NW - 7x Jaga Strada + zelfbouw DBE - 3xVictron Multiplus II 48V 5000 + 62kWh LFP accu - DoucheWTW + 1.5kW 200l Smart Boiler


Acties:
  • 0 Henk 'm!

  • the noise
  • Registratie: Juli 2000
  • Laatst online: 27-10 22:10
De WeHeat warmtepomp komt niet.
:( :( :(
Vorig jaar MastersInSloar, AtlasPower en Coolblue vergeleken en voor MastersInSolar gekozen.
Die belt nu af:
Ze stoppen vandaag met technische werkzaamheden voor accu's, warmtepompen en meer. En gaat het werk niet uitvoeren.
:(
De subsidieregeling van 2024 voor de Flint is dus jammer, en diegene die net belde (namens MastersInSolar) zegt er niets aan te kunnen doen.
:(

Ik ga even afkoelen nu -O-

Acties:
  • +2 Henk 'm!

  • janzuilhof
  • Registratie: Maart 2022
  • Laatst online: 27-10 16:52
Ik ben deze week overgestapt van OpenTherm-regeling (Honeywell round) naar stooklijn. Tot dusver heel tevreden mee.

Mijn grootste probleem was de herrie de mijn Sparrow regelmatig maakte bij temperaturen rond het vriespunt. Volgens mij kwam dit vooral doordat de buitenunit bij vlagen hard ging werken en dan snel dichtvroor. Op andere momenten stond de warmtepomp uit.

Sinds ik de stooklijn heb ingesteld, draait de warmtepomp vrijwel constant op een laag pitje. Laag vermogen in, hoge COP en geen geluidsoverlast.

Je ziet ook duidelijk in de grafiek terug dat de warmtepomp zich veel rustiger is gaan gedragen. Eerste helft is met OT-regeling, tweede helft met stooklijn. De donkerblauwe lijn is het vermogen in. Waar de bolletjes staan heb ik de instelling aangepast.

Afbeeldingslocatie: https://tweakers.net/i/gwGWuPWWZatvBxSvlDesUHegR7E=/800x/filters:strip_exif()/f/image/33ogeLpn3I41vMNyAw1fpc6C.png?f=fotoalbum_large


Sinds maandag heb ik 1 defrost gehad (gisteren), en die was weer toe te rekenen aan te snel op willen warmen. Ik had de Sparrow in stille modus staan op 30% tot 07:30. Hij haalde daarmee nét de gevraagde watertemperatuur niet. Zodra de stille modus uitging, werd de watertemperatuur uit binnen 10 minuten met bijna 4 graden verhoogd. Gevolg: na een kwartier weer veel geluid, dat een uur lang, daarna defrost.

Je ziet ook dat om 07:30 het verschil tussen temperatuur in en uit ineens uit elkaar loopt. Dat zou natuurlijk ook gewoon rustig kunnen gaan in plaats van ineens:
Afbeeldingslocatie: https://tweakers.net/i/jlCWS2F4x2kQDcKhSYfUcbmBlPs=/800x/filters:strip_exif()/f/image/ZY8C1SYI2RIDE2OGA5oyniHv.png?f=fotoalbum_large

Grappig genoeg lijkt de oplossing hier dus om het vermogen in de stille modus hoger te zetten, zodat ik minder geluidsoverlast heb. Vanochtend ging dat in ieder geval prima met 50% begrenzing in de nacht. Kanttekening is dat ik de luchtvochtigheid niet heb gecheckt, en het ongeveer een graad warmer was dan gisteren.

Dus, voorlopige conclusie voor mij: stooklijn werkt veel beter dan de OpenTherm-regeling.

Acties:
  • 0 Henk 'm!

  • Satefan
  • Registratie: Augustus 2022
  • Nu online
janzuilhof schreef op vrijdag 10 januari 2025 @ 12:43:
Dus, voorlopige conclusie voor mij: stooklijn werkt veel beter dan de OpenTherm-regeling.
Interessant! Welke thermostaat gebruik je? Bij OT bepaalt de thermostaat volgens mij toch de gevraagde watertemperatuur? Als dat zo is, dan kan het OT gedrag dus per thermostaat verschillen.

Ik draai hier op OT met de T6R en dat lijkt allemaal best goed te gaan. Ik heb weinig defrosts en de BB draait meestal tussen de 20% en 30%, muv DHW heating etc natuurlijk.

Satefan

Acties:
  • +1 Henk 'm!

  • Diesje
  • Registratie: Oktober 2024
  • Laatst online: 10-10 12:58
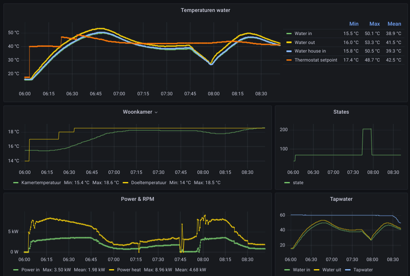
Sinds woensdagavond draait de FE Blackbird P80 ook in mijn huis. Op zich tot zover tevreden.

Deze staat op rubberen matten op een kunststof dakkapel van een slaapkamer. Tot op heden hebben we qua geluid er zeer weinig tot geen last van.

De warmtepomp is sinds installatie volle bak aan het draaien met veel defrosts. Voorheen maakte wij gebruik van de houtkachel in plaats van CV en nu verwarmen we zo'n beetje heel het huis dus dat de WP aan de bak moet is wel duidelijk.

Delta T is met rond de 6 nog aan de hoge kant maar de verdelers moeten nog aangepast worden. COP ligt rond de 3,3. Ik verwacht beter na de opstartfase maar ik kijk het in ieder geval een weekje aan.

Afbeeldingslocatie: https://tweakers.net/i/C21xnskZp3cBcD4_ZMYsYhY7cws=/x800/filters:gifsicle():strip_exif()/f/image/4MaNNRTtgdOCSqfWGI9pwm2Q.gif?f=fotoalbum_large

Afbeeldingslocatie: https://tweakers.net/i/H4SmfafXZVGWt6r7XgioG-snXOQ=/x800/filters:gifsicle():strip_exif()/f/image/qoQsommQ5EYRyBQ9fT780g9r.gif?f=fotoalbum_large

Afbeeldingslocatie: https://tweakers.net/i/lVsGq_7Y1z02eS09LNC-FitE6NY=/x800/filters:gifsicle():strip_exif()/f/image/QWtUsi5LBvA7MydaltVjdpPs.gif?f=fotoalbum_large

Afbeeldingslocatie: https://tweakers.net/i/VoZA0tnP-efGOG4Z6mN9vfolTL4=/800x/filters:strip_exif()/f/image/ABmepgLGavYD3oPGhRCvH7aB.png?f=fotoalbum_large

[ Voor 3% gewijzigd door Diesje op 10-01-2025 13:24 ]


Acties:
  • 0 Henk 'm!

  • WeerNsKlussers
  • Registratie: Maart 2024
  • Laatst online: 21-10 22:44
Wij hebben net een knoopje doorgehakt mbt de aanschaf van een warmtepomp, dus ik kom nu even vragen of ik niet toch moet twijfelen ;). Onze warmtepomp kon op 2 plekken of liggend op het platte dak (dus dan een Blackbird P60). Of op het dak van de aanbouw (niet plat +- 15 graden). Of hangend aan de achtergevel "boven de aanbouw" tegen onze werkkamer aan (dan dus een Sparrow P60).

De grootste factoren voor ons zijn 1. Beschermd stadsgezicht en 2. Geluidsoverlast naar de buren. De eerste komen we nog wel overheen, de gemeente is tot nu toe best aardig met vergunningen. De tweede is de draak natuurlijk, er grenzen ~6 percelen aan de onze en het is klein (onze "tuin" is 2 m diep).

Ik was zelf in de veronderstelling dat die Blackbird stiller zou zijn & het geluid naar boven af zou blazen. Maar in de datasheet zie ik dat hij niet stiller is & door dat dakje waarschijnlijk ook niet echt naar boven blaast.

Vandaar dat ik denk dat de Sparrow P60 de beste keuze voor ons is.

De resterende vraag is: Wat doet het geluid van deze unit? Is dit geluid wel (voornamelijk) gericht naar voren? Op de beoogde plek hebben we 3 m van het dak van de aanbouw en dan dus 2 m tuin tot het geluid de tuin van de buren bereikt. Als ik dit correct heb berekend krijgen we dus zo'n 20 dB op de perceelgrens, wat prima is. Scuzi als dit een noob vraag is, ik heb behoorlijk wat gezocht, maar vind alleen de verkoopcijfers. (Daar koop ik dan weer niks voor ;))

Acties:
  • 0 Henk 'm!

  • M.ichel
  • Registratie: Mei 2008
  • Laatst online: 04-10 14:08
the noise schreef op vrijdag 10 januari 2025 @ 12:22:
De WeHeat warmtepomp komt niet.
:( :( :(
Vorig jaar MastersInSloar, AtlasPower en Coolblue vergeleken en voor MastersInSolar gekozen.
Die belt nu af:
Ze stoppen vandaag met technische werkzaamheden voor accu's, warmtepompen en meer. En gaat het werk niet uitvoeren.
:(
De subsidieregeling van 2024 voor de Flint is dus jammer, en diegene die net belde (namens MastersInSolar) zegt er niets aan te kunnen doen.
:(

Ik ga even afkoelen nu -O-
Heb je een getekende offerte van ze? Vervelend voor ze dat ze gaan stoppen, maar dat zou niet jouw probleem moeten zijn. Als ze de afspraak met jou niet nakomen, zijn ze in elk geval aansprakelijk voor de schade (het bedrag aan subsidie dat je misloopt en eventueel prijsverschil) die je daardoor lijdt.

Acties:
  • 0 Henk 'm!

  • HarmPeters69
  • Registratie: November 2024
  • Laatst online: 27-10 22:22
JBtL schreef op vrijdag 10 januari 2025 @ 11:57:
[...]

Het hogere vermogen dat na een defrost gebruikt wordt is alleszins redelijk - er moet niet allen gecompenseerd worden voor de warmte die voor het ontdooien wordt gebruikt. Ook is in de tussentijd geen warmte van buiten gehaald. Om de benodigde stooklijn voor verwarmen te halen is er dus in de tussentijd meer vermogen nodig. En ja, dat zorgt ervoor dat er weer eerder een defrost noodzakelijk is. Deze gaan nu eenmaal ten koste van de capaciteit van de warmtepomp. Niet alleen voor deze, maar voor alle types (die van mij is soms wel 10% van de tijd bezig met ontdooien). Valt niet veel aan te doen, al helpt een grotere verdamper - maar dat is dus een fysieke aanpassing aan het apparaat.
Kan allemaal wel maar als ik de thermostaat opnieuw opstart, wat als gevolg heeft dat WP even uitschakelt, zakt vermogen naar waardes van voor de defrost, Het comfort is hetzelfde en ik zie geen verschil in woonkamertemp, althans de variatie is binnen 0.5gr (display resolutie thermostaat). Niet gek want de defrost duurt ook maar 10-15´ bij vloerverwarming en goed geisoloeerd huis.
En wat ik al noemde, er wordt gevraagd de Ta te verhogen met 10gr, met een flinke overshoot tot gevolg.
Ik wil af van het huidige gedrag, het gedrag is vergelijkbaar met de thermostaat 1 graad hoger zetten, wat tegen het algemeen advies ingaat. >10 defrosts per dag.-)

Acties:
  • 0 Henk 'm!

  • Satefan
  • Registratie: Augustus 2022
  • Nu online
WeerNsKlussers schreef op vrijdag 10 januari 2025 @ 13:19:
Ik was zelf in de veronderstelling dat die Blackbird stiller zou zijn & het geluid naar boven af zou blazen. Maar in de datasheet zie ik dat hij niet stiller is & door dat dakje waarschijnlijk ook niet echt naar boven blaast.
De BlackBird (draait ook hier) maakt twee 'soorten' geluid. Het geluid van de ventilator, dit creëert een soort blaasgeluid. Hoe hard dit klinkt is afhankelijk van het toerental van de compressor. Bij mij staat de BB op het garagedak en ik hoor dit geluid nagenoeg nooit. Maar ik moet ook zeggen dat de BB er pas een paar weken staat en het buitenzit-seizoen natuurlijk nog niet begonnen is.

Het andere geluid is afhankelijk van de constructie waar de BB op staat. Zogenaamde resonante geluiden. Deze zijn veel lager in frequentie en daardoor totaal niet richtingsgevoelig. Geluid naar boven blazen is er dus niet bij. Lage tonen zijn per definitie omnidirectioneel.

Als de BB hier op 45-50% draait, dan hoor ik recht onder in de garage een lage bromtoon (als ik een meter naar links (of rechts) stap dan hoor ik niets meer. Op de 1e verdieping in de ruimte naast de garage hoor ik totaal niets. Als de BB een lager of hoger toerental draait hoor ik niets. Kortom, het echt een resonantie.

Hopelijk helpt je dit iets.

Acties:
  • 0 Henk 'm!

  • RNacoustics
  • Registratie: Augustus 2024
  • Nu online
janzuilhof schreef op vrijdag 10 januari 2025 @ 12:43:
Ik ben deze week overgestapt van OpenTherm-regeling (Honeywell round) naar stooklijn. Tot dusver heel tevreden mee.

Mijn grootste probleem was de herrie de mijn Sparrow regelmatig maakte bij temperaturen rond het vriespunt. Volgens mij kwam dit vooral doordat de buitenunit bij vlagen hard ging werken en dan snel dichtvroor. Op andere momenten stond de warmtepomp uit.

Sinds ik de stooklijn heb ingesteld, draait de warmtepomp vrijwel constant op een laag pitje. Laag vermogen in, hoge COP en geen geluidsoverlast.

Je ziet ook duidelijk in de grafiek terug dat de warmtepomp zich veel rustiger is gaan gedragen. Eerste helft is met OT-regeling, tweede helft met stooklijn. De donkerblauwe lijn is het vermogen in. Waar de bolletjes staan heb ik de instelling aangepast.

[Afbeelding]


Sinds maandag heb ik 1 defrost gehad (gisteren), en die was weer toe te rekenen aan te snel op willen warmen. Ik had de Sparrow in stille modus staan op 30% tot 07:30. Hij haalde daarmee nét de gevraagde watertemperatuur niet. Zodra de stille modus uitging, werd de watertemperatuur uit binnen 10 minuten met bijna 4 graden verhoogd. Gevolg: na een kwartier weer veel geluid, dat een uur lang, daarna defrost.

Je ziet ook dat om 07:30 het verschil tussen temperatuur in en uit ineens uit elkaar loopt. Dat zou natuurlijk ook gewoon rustig kunnen gaan in plaats van ineens:
[Afbeelding]

Grappig genoeg lijkt de oplossing hier dus om het vermogen in de stille modus hoger te zetten, zodat ik minder geluidsoverlast heb. Vanochtend ging dat in ieder geval prima met 50% begrenzing in de nacht. Kanttekening is dat ik de luchtvochtigheid niet heb gecheckt, en het ongeveer een graad warmer was dan gisteren.

Dus, voorlopige conclusie voor mij: stooklijn werkt veel beter dan de OpenTherm-regeling.
Dat had ik ook geprobeerd, maar dan werkt de kamer thermostaat niet meer en neemt de WP de regie in handen. Nadeel bij mij is, als de zon mijn kamer in schijnt, blijft de wp doordraaien en wordt het te warm in de huiskamer.

Acties:
  • 0 Henk 'm!

  • Satefan
  • Registratie: Augustus 2022
  • Nu online
RNacoustics schreef op vrijdag 10 januari 2025 @ 14:41:
[...]

Dat had ik ook geprobeerd, maar dan werkt de kamer thermostaat niet meer en neemt de WP de regie in handen. Nadeel bij mij is, als de zon mijn kamer in schijnt, blijft de wp doordraaien en wordt het te warm in de huiskamer.
Als ik hier onder de Settings kijk in het portal dan kan je de WP ook op Aan/Uit zetten. In deze settings kun je ook de stooklijn instellen. Je zou dan denken dat de thermostaat, op basis van de binnentemperatuur, de stooklijn aan of uit zet. Maar bij mij gebeurd dat niet, de WP blijft dan ook altijd aan staan.

Als het wel zo zou werken, dan zou dat de oplossing hiervoor moeten zijn?

[ Voor 4% gewijzigd door Satefan op 10-01-2025 14:55 ]


Acties:
  • 0 Henk 'm!

  • WeerNsKlussers
  • Registratie: Maart 2024
  • Laatst online: 21-10 22:44
Satefan schreef op vrijdag 10 januari 2025 @ 13:47:
[...]


De BlackBird (draait ook hier) maakt twee 'soorten' geluid. Het geluid van de ventilator, dit creëert een soort blaasgeluid. Hoe hard dit klinkt is afhankelijk van het toerental van de compressor. Bij mij staat de BB op het garagedak en ik hoor dit geluid nagenoeg nooit. Maar ik moet ook zeggen dat de BB er pas een paar weken staat en het buitenzit-seizoen natuurlijk nog niet begonnen is.

Het andere geluid is afhankelijk van de constructie waar de BB op staat. Zogenaamde resonante geluiden. Deze zijn veel lager in frequentie en daardoor totaal niet richtingsgevoelig. Geluid naar boven blazen is er dus niet bij. Lage tonen zijn per definitie omnidirectioneel.

Als de BB hier op 45-50% draait, dan hoor ik recht onder in de garage een lage bromtoon (als ik een meter naar links (of rechts) stap dan hoor ik niets meer. Op de 1e verdieping in de ruimte naast de garage hoor ik totaal niets. Als de BB een lager of hoger toerental draait hoor ik niets. Kortom, het echt een resonantie.

Hopelijk helpt je dit iets.
Ja, bedankt voor je reactie! Nette opstelling heb je staan ook (de verkoopmeneer zei tegen ons dat het minimaal 150x70x180 cm zou innemen binnen 8)7 ).

Het gaat mij voornamelijk om het blaasgeluid van de ventilator, dit is waar de buren last van zullen hebben. Zij hebben 3 ramen die uitkijken op ons dak, dus zullen er "recht" inzitten. Op max 3 m afstand.

De lage tonen zullen voor onszelf vervelend zijn en daar valt natuurlijk nog wel het eea aan te doen met massa en/of demping toevoegen. Ik moet zeggen dat dat nog wel een argument tegen de Blackbird is, want de aanbouw staat op zichzelf en de dakbalken van het huis liggen in de muur van de buren. Zou vervelend zijn als zij daar precies slapen.

Acties:
  • +1 Henk 'm!

  • Kirvis
  • Registratie: Juli 2023
  • Laatst online: 27-10 12:46
Satefan schreef op vrijdag 10 januari 2025 @ 14:52:
[...]


Als ik hier onder de Settings kijk in het portal dan kan je de WP ook op Aan/Uit zetten. In deze settings kun je ook de stooklijn instellen. Je zou dan denken dat de thermostaat, op basis van de binnentemperatuur, de stooklijn aan of uit zet. Maar bij mij gebeurd dat niet, de WP blijft dan ook altijd aan staan.

Als het wel zo zou werken, dan zou dat de oplossing hiervoor moeten zijn?
Nee dat werkt niet zo (en staat er ook bij).

Je kunt die setting alleen gebruiken als je een parallel buffervat hebt. De WP houdt het vat op temperatuur met de stooklijn (en blijft dus altijd doordraaien) en de thermostaat schakelt dan de pomp in die het warme water uit het buffervat je vloer in pompt.

Ik heb het ook geprobeerd maar het werkt helaas niet zoals jij hier omschrijft.

Acties:
  • 0 Henk 'm!

  • RNacoustics
  • Registratie: Augustus 2024
  • Nu online
Satefan schreef op vrijdag 10 januari 2025 @ 14:52:
[...]


Als ik hier onder de Settings kijk in het portal dan kan je de WP ook op Aan/Uit zetten. In deze settings kun je ook de stooklijn instellen. Je zou dan denken dat de thermostaat, op basis van de binnentemperatuur, de stooklijn aan of uit zet. Maar bij mij gebeurd dat niet, de WP blijft dan ook altijd aan staan.

Als het wel zo zou werken, dan zou dat de oplossing hiervoor moeten zijn?
Dit staat bij de aan/uit instelling:

De warmtepomp wordt aangestuurd door een Aan/Uit-thermostaat. Een Aan/Uit-thermostaat is alleen gewenst bij een zone-systeem met een parallel buffer. De warmtepomp zal het buffer op de stooklijntemperatuur houden terwijl de Aan/Uit-thermostaat de afname richting het huis regelt. Zorg er voor dat de stooklijn goed is ingesteld. Een stooklijn is een relatie tussen de buitentemperatuur en de gewenste watertemperatuur (niet kamertemperatuur!). Afhankelijk van uw huis moet een stooklijn hoger of lager worden ingesteld. Bij twijfel neem contact op met uw installateur.

Dit werkt dus als een 2traps regeling.
Ik heb geen zone-systeem met parallel buffer, Maar een serie buffervat met confessionelen radiatoren.
Ik vraag mij ook af of de Honeywell Round OT thermostaat aan/uit mode ondersteund?

Acties:
  • 0 Henk 'm!

  • RNacoustics
  • Registratie: Augustus 2024
  • Nu online
Kirvis schreef op vrijdag 10 januari 2025 @ 15:04:
[...]


Nee dat werkt niet zo (en staat er ook bij).

Je kunt die setting alleen gebruiken als je een parallel buffervat hebt. De WP houdt het vat op temperatuur met de stooklijn (en blijft dus altijd doordraaien) en de thermostaat schakelt dan de pomp in die het warme water uit het buffervat je vloer in pompt.

Ik heb het ook geprobeerd maar het werkt helaas niet zoals jij hier omschrijft.
Daarom laat ik mijn BB maar op OT staan, werkt op zich prima. Heb weinig last van defrost run's.

Acties:
  • 0 Henk 'm!

  • Kirvis
  • Registratie: Juli 2023
  • Laatst online: 27-10 12:46
HarmPeters69 schreef op vrijdag 10 januari 2025 @ 13:42:
[...]

Kan allemaal wel maar als ik de thermostaat opnieuw opstart, wat als gevolg heeft dat WP even uitschakelt, zakt vermogen naar waardes van voor de defrost, Het comfort is hetzelfde en ik zie geen verschil in woonkamertemp, althans de variatie is binnen 0.5gr (display resolutie thermostaat). Niet gek want de defrost duurt ook maar 10-15´ bij vloerverwarming en goed geisoloeerd huis.
En wat ik al noemde, er wordt gevraagd de Ta te verhogen met 10gr, met een flinke overshoot tot gevolg.
Ik wil af van het huidige gedrag, het gedrag is vergelijkbaar met de thermostaat 1 graad hoger zetten, wat tegen het algemeen advies ingaat. >10 defrosts per dag.-)
Ik werk met onze Sparrow ook al een tijd met de stooklijn omdat dat veel fijner werkt dan de thermostaat.

De overshoot die je noemt is ook bij ons duidelijk te zien na elke defrost en is in mijn ogen zonde van de energie en echt niet nodig.

Als ik inzoom op de grafieken is te zien wat er gebeurt (zie screenshot hieronder):
  1. Na de defrost is de temperatuur huis in 18.3 graden
  2. De gevraagde temp is 23.3 graden (obv stooklijn en buitentemp van 1 graad)
  3. Om dat verschil te overbruggen gaat ie vol aan en schiet ie binnen 1 minuut naar een output van meer dan 7 kW!!!
  4. Dan stijgt de temp huis in heel rap en schiet ie al na 4 minuten boven de gevraagde temperatuur uit
  5. De WP is dan wel alweer aan het afbouwen met het vermogen, maar hij blijft nog steeds lang boven de gevraagde temperatuur komen
IMHO is hier duidelijk sprake van een overshoot die helemaal niet nodig is en zonde is van alle energie.

Afbeeldingslocatie: https://tweakers.net/i/LOZwB9wndj15z1ZqOXQQP71oBvw=/800x/filters:strip_exif()/f/image/8YzjjFhCxSqyrTRFTSzsvXZV.png?f=fotoalbum_large

Hij is nu nog met een legionellerun bezig, maar als die klaar is ga ik m op 40% limiteren (kom daar nauwelijks boven, ook niet met SWW) om te kijken of het dan beter wordt.

Zou wel fijn zijn als Weheat hier iets aan kon doen in de aansturing.

Acties:
  • 0 Henk 'm!

  • RNacoustics
  • Registratie: Augustus 2024
  • Nu online
Kirvis schreef op vrijdag 10 januari 2025 @ 15:19:
[...]


Ik werk met onze Sparrow ook al een tijd met de stooklijn omdat dat veel fijner werkt dan de thermostaat.

De overshoot die je noemt is ook bij ons duidelijk te zien na elke defrost en is in mijn ogen zonde van de energie en echt niet nodig.

Als ik inzoom op de grafieken is te zien wat er gebeurt (zie screenshot hieronder):
  1. Na de defrost is de temperatuur huis in 18.3 graden
  2. De gevraagde temp is 23.3 graden (obv stooklijn en buitentemp van 1 graad)
  3. Om dat verschil te overbruggen gaat ie vol aan en schiet ie binnen 1 minuut naar een output van meer dan 7 kW!!!
  4. Dan stijgt de temp huis in heel rap en schiet ie al na 4 minuten boven de gevraagde temperatuur uit
  5. De WP is dan wel alweer aan het afbouwen met het vermogen, maar hij blijft nog steeds lang boven de gevraagde temperatuur komen
IMHO is hier duidelijk sprake van een overshoot die helemaal niet nodig is en zonde is van alle energie.

[Afbeelding]

Hij is nu nog met een legionellerun bezig, maar als die klaar is ga ik m op 40% limiteren (kom daar nauwelijks boven, ook niet met SWW) om te kijken of het dan beter wordt.

Zou wel fijn zijn als Weheat hier iets aan kon doen in de aansturing.
Ik ben er ook wel achtergekomen dat je met het tweaken met de limits je wp rustiger loopt.
heb hem nu s'nachts op 60% staan. Rond het vriespunt doet CV ketel een beetje mee en hooguit 1 of 2 defrost in de nacht. Overdag staat de wp op 80% die bereikt hij zelden. Helemaal niet als het zonnetje schijnt. Dan meestal rond de 20 a 30%.

Acties:
  • +1 Henk 'm!

  • HarmPeters69
  • Registratie: November 2024
  • Laatst online: 27-10 22:22
Kirvis schreef op vrijdag 10 januari 2025 @ 15:19:
[...]


Ik werk met onze Sparrow ook al een tijd met de stooklijn omdat dat veel fijner werkt dan de thermostaat.

De overshoot die je noemt is ook bij ons duidelijk te zien na elke defrost en is in mijn ogen zonde van de energie en echt niet nodig.

Als ik inzoom op de grafieken is te zien wat er gebeurt (zie screenshot hieronder):
  1. Na de defrost is de temperatuur huis in 18.3 graden
  2. De gevraagde temp is 23.3 graden (obv stooklijn en buitentemp van 1 graad)
  3. Om dat verschil te overbruggen gaat ie vol aan en schiet ie binnen 1 minuut naar een output van meer dan 7 kW!!!
  4. Dan stijgt de temp huis in heel rap en schiet ie al na 4 minuten boven de gevraagde temperatuur uit
  5. De WP is dan wel alweer aan het afbouwen met het vermogen, maar hij blijft nog steeds lang boven de gevraagde temperatuur komen
IMHO is hier duidelijk sprake van een overshoot die helemaal niet nodig is en zonde is van alle energie.

[Afbeelding]

Hij is nu nog met een legionellerun bezig, maar als die klaar is ga ik m op 40% limiteren (kom daar nauwelijks boven, ook niet met SWW) om te kijken of het dan beter wordt.

Zou wel fijn zijn als Weheat hier iets aan kon doen in de aansturing.
Bij ons is het afgiftesysteem trager, en draait WP pomp tegen maxP voor een half uur met snel daarna een nwe defrost. Progresief bij 19.5gr. Ik voer een nachverlaging toe daarom.

@Kirvis Ben vrij dit te melden bij WeHeat, wellicht gaat prioriteit dan omhoog.

Acties:
  • 0 Henk 'm!

  • HarmPeters69
  • Registratie: November 2024
  • Laatst online: 27-10 22:22
RNacoustics schreef op vrijdag 10 januari 2025 @ 15:28:
[...]

Ik ben er ook wel achtergekomen dat je met het tweaken met de limits je wp rustiger loopt.
heb hem nu s'nachts op 60% staan. Rond het vriespunt doet CV ketel een beetje mee en hooguit 1 of 2 defrost in de nacht. Overdag staat de wp op 80% die bereikt hij zelden. Helemaal niet als het zonnetje schijnt. Dan meestal rond de 20 a 30%.
@RNacoustics Goed punt, ik zou ook de CV bij kunnen later springen door finetuning. Tot Weheat met een structurele oplossing komt. Echter idee was om E-ready te starten en als de Blackbird zich bewijst de CV ketel te ditchen...
Ik wil wel onder 500m3 gasverbruik blijven want dan betaal ik maar de helft vastrecht.
Anyway misschien kun je probleem melden bij WeHeat. 😉

Acties:
  • +1 Henk 'm!

  • Kirvis
  • Registratie: Juli 2023
  • Laatst online: 27-10 12:46
Stefannn schreef op zaterdag 21 december 2024 @ 08:50:
[...]

@Kirvis , @martinusv ,
Klopt…
Pwm signaal bepaalt de “power” van de pomp, niet de flow.
Bij het ingestelde power level heeft de pomp vervolgens een “pomp curve” dat is een flow/stuwdruk verhouding.
Als het cv circuit een sterke weerstand heeft dan is er weinig flow maar veel stuwdruk.
Als het cv circuit weinig weerstand heeft dan is er veel flow en weinig stuwdruk.
Bij dezelfde pwm setting dus.

Warmtepomp heeft dus een aparte flow meter.
Warmtepomp controller heeft een “gewenste flow”
En stuurt de pwm dusdanig aan dat die flow gehaald wordt.

Dat zal bij installaties met een cv circuit met hogere weerstand dus voor dezelfde flow een hogere pwm setting zijn dan voor een systeem met lage weerstand.
Nieuws hierover: de Weheat warmtepompen hebben geen eigen debietmeter.

Het debiet wordt afgeleid van het iPWM signaal van de Wilo pomp en dus niet apart nog gemeten.

Bron: Weheat programmeur.

Nu toch wel echt benieuwd of er iemand een Kamstrup heeft geinstalleerd en in hoeverre de Power Out overeen komt (aangezien je als consument geen toegang hebt tot de flow info).

Als er een installateur is die wel toegang heeft tot de flow info in de portal en een klant heeft met een Kamstrup dan is dat natuurlijk nog mooier.

Acties:
  • 0 Henk 'm!

  • RNacoustics
  • Registratie: Augustus 2024
  • Nu online
Kirvis schreef op vrijdag 10 januari 2025 @ 15:43:
[...]


Nieuws hierover: de Weheat warmtepompen hebben geen eigen debietmeter.

Het debiet wordt afgeleid van het iPWM signaal van de Wilo pomp en dus niet apart nog gemeten.

Bron: Weheat programmeur.

Nu toch wel echt benieuwd of er iemand een Kamstrup heeft geinstalleerd en in hoeverre de Power Out overeen komt (aangezien je als consument geen toegang hebt tot de flow info).

Als er een installateur is die wel toegang heeft tot de flow info in de portal en een klant heeft met een Kamstrup dan is dat natuurlijk nog mooier.
Ik neem energie af bij CB en de wp is ook door hun geïnstalleerd. Zou mooi zijn dat zij een rapportage kunnen aanleveren wat mijn wp heeft verbruikt en welk rendement (SCOP) het heeft opgeleverd.

Edit: bij de lage COP (tussen 2,5 en 4) waardes die nu mijn BB aangeeft, vraag ik mij af of dit wel klopt. Ik zou wel willen weten wat de daadwerkelijke afgegeven vermogen is.

[ Voor 8% gewijzigd door RNacoustics op 10-01-2025 16:00 ]


Acties:
  • 0 Henk 'm!

  • Tijgerkracht
  • Registratie: Juni 2005
  • Laatst online: 12:20
Kirvis schreef op vrijdag 10 januari 2025 @ 15:43:
[...]


Nieuws hierover: de Weheat warmtepompen hebben geen eigen debietmeter.

Het debiet wordt afgeleid van het iPWM signaal van de Wilo pomp en dus niet apart nog gemeten.

Bron: Weheat programmeur.

Nu toch wel echt benieuwd of er iemand een Kamstrup heeft geinstalleerd en in hoeverre de Power Out overeen komt (aangezien je als consument geen toegang hebt tot de flow info).

Als er een installateur is die wel toegang heeft tot de flow info in de portal en een klant heeft met een Kamstrup dan is dat natuurlijk nog mooier.
Eind van deze maand wordt de BB80 geïnstalleerd en de Kamstrup 403 komt er weer in.

21x325WP, 10x410WP, SE10K, Blackbird 8K, vloerverwarming en fancoils, Vent-Axia WTW


Acties:
  • 0 Henk 'm!

  • Maarten58
  • Registratie: Juli 2022
  • Laatst online: 23-10 12:31
@janzuilhof Hoi, zou je jouw stooklijn kunnen tonen? Binnenkort komt onze Sparrow, en jouw verhaal klinkt interessant.

Acties:
  • 0 Henk 'm!

  • Satefan
  • Registratie: Augustus 2022
  • Nu online
Diesje schreef op vrijdag 10 januari 2025 @ 13:02:

De warmtepomp is sinds installatie volle bak aan het draaien met veel defrosts. Voorheen maakte wij gebruik van de houtkachel in plaats van CV en nu verwarmen we zo'n beetje heel het huis dus dat de WP aan de bak moet is wel duidelijk.
Hoe wordt de BB aangestuurd? Staat deze op een stooklijn ingesteld of via een (opentherm) thermostaat? Ik heb sinds woensdag 5 defrosts gehad.

Acties:
  • +2 Henk 'm!

  • janzuilhof
  • Registratie: Maart 2022
  • Laatst online: 27-10 16:52
Maarten58 schreef op vrijdag 10 januari 2025 @ 16:43:
@janzuilhof Hoi, zou je jouw stooklijn kunnen tonen? Binnenkort komt onze Sparrow, en jouw verhaal klinkt interessant.
Maar natuurlijk:

Afbeeldingslocatie: https://tweakers.net/i/IDF5GXrz3XF0Uw9TScDuzvB-T2U=/fit-in/4000x4000/filters:no_upscale():strip_exif()/f/image/bxGntdti1jWqqCKoay0mL7Ki.png?f=user_large

Werkt tot dusver prima, constant ongeveer 19,5 graden in huis. Goed nageïsoleerd huis uit 1972. Vloerverwarming met verdeler met pomp (wilde ik laten vervangen, maar ben voor nu eigenlijk wel weer tevreden). Nergens radiatoren.

Acties:
  • 0 Henk 'm!

  • Diesje
  • Registratie: Oktober 2024
  • Laatst online: 10-10 12:58
Satefan schreef op vrijdag 10 januari 2025 @ 16:46:
[...]


Hoe wordt de BB aangestuurd? Staat deze op een stooklijn ingesteld of via een (opentherm) thermostaat? Ik heb sinds woensdag 5 defrosts gehad.
Stooklijn. Wij hebben geen vaste thermostaat maar zoneregeling.

Acties:
  • +1 Henk 'm!

  • janzuilhof
  • Registratie: Maart 2022
  • Laatst online: 27-10 16:52
RNacoustics schreef op vrijdag 10 januari 2025 @ 14:41:
[...]

Dat had ik ook geprobeerd, maar dan werkt de kamer thermostaat niet meer en neemt de WP de regie in handen. Nadeel bij mij is, als de zon mijn kamer in schijnt, blijft de wp doordraaien en wordt het te warm in de huiskamer.
Zal bij mij ook af en toe gebeuren, maar dan neem ik graag voor lief als de buitenunit zich dan verder koest houdt :)

Acties:
  • +1 Henk 'm!

  • Maarten58
  • Registratie: Juli 2022
  • Laatst online: 23-10 12:31
@janzuilhof Dankje!!

Acties:
  • 0 Henk 'm!

  • Irmimi
  • Registratie: Januari 2025
  • Laatst online: 02-07 14:50
janzuilhof schreef op vrijdag 10 januari 2025 @ 16:49:
[...]


Maar natuurlijk:

[Afbeelding]

Werkt tot dusver prima, constant ongeveer 19,5 graden in huis. Goed nageïsoleerd huis uit 1972. Vloerverwarming met verdeler met pomp (wilde ik laten vervangen, maar ben voor nu eigenlijk wel weer tevreden). Nergens radiatoren.
Voor mijn Flint heb ik ook de stooklijn ingesteld. Wel met 41 en 26 graden, dus iets hoger dan die van jou, en dan wordt het hier ook 19,5 graden (huis uit 1840, nog niet volledig nageïsoleerd).

Heb jij ook heel veel defrosts? Of komt dat bij mij omdat de warmtepomp echt flink hard moet werken vanwege het koude weer in combinatie met matige isolatie van mijn huis?

Acties:
  • 0 Henk 'm!

  • Maarten58
  • Registratie: Juli 2022
  • Laatst online: 23-10 12:31
@Irmimi Ons goed geïsoleerde benedenhuis is uit 1870, dus we matchen bijna. Ga goed isoleren, eps korrels in de gevel spuiten, Hr++ voor en achter, enz. We konden stoken met de CVketel op max 45, resultaat in begin winter 40, nu met deze vrieskou 44, Intergas HRE kombi kompact met buitensensor, vandaar de 40 en 44. Kamer en keuken gem. 19. Souterrain warm genoeg.
We zijn er met Sparrow klaar voor!

[ Voor 9% gewijzigd door Maarten58 op 10-01-2025 17:28 ]


Acties:
  • 0 Henk 'm!

  • Irmimi
  • Registratie: Januari 2025
  • Laatst online: 02-07 14:50
Maarten58 schreef op vrijdag 10 januari 2025 @ 17:24:
@Irmimi Ons goed geïsoleerde benedenhuis is uit 1870, dus we matchen bijna. Ga goed isoleren, eps korrels in de gevel spuiten, Hr++ voor en achter, enz. We konden stoken met de CVketel op max 45, resultaat in begin winter 40, nu met deze vrieskou 44, Intergas HRE kombi kompact met buitensensor, vandaar de 40 en 44. Kamer en keuken gem. 19. Souterrain warm genoeg.
We zijn er met Sparrow klaar voor!
EPS korrels in een steensmuur spuiten gaat niet lukken :*) , maar ik heb de meeste muren inmiddels geïsoleerd door een spouw te maken dmv het metselen van een nieuwe binnenmuur (ook tegen vocht) en plaatsen van Kingspan Kooltherm isolatie tussen die nieuwe binnenmuur en de steense buitenmuur. Daarnaast heb ik een nieuwe betonvloer met isolatie en vloerverwarming gestort en de ramen zijn vervangen door HR++. Helaas is mijn dak nog niet geïsoleerd, dus daar gaat nog veel warmte verloren.
Ik heb toch de keuze gemaakt alvast te gaan voor een hybride warmtepomp en ben daar heel tevreden mee.

Maar ik zie nu dus heel veel defrosts en vroeg me af of dat komt doordat mijn warmtepomp dus extra hard moet werken vanwege de matige isolatie of dat het normaal is vanwege dit weer. Met veel bedoel ik 20 in de afgelopen 24 uur :o

Acties:
  • 0 Henk 'm!

  • Satefan
  • Registratie: Augustus 2022
  • Nu online
Irmimi schreef op vrijdag 10 januari 2025 @ 17:45:
[...]
Maar ik zie nu dus heel veel defrosts en vroeg me af of dat komt doordat mijn warmtepomp dus extra hard moet werken vanwege de matige isolatie of dat het normaal is vanwege dit weer. Met veel bedoel ik 20 in de afgelopen 24 uur :o
1 defrost hier sinds middernacht, om 01:00 ongeveer. Op hoeveel % draait de compressor daar?

[ Voor 3% gewijzigd door Satefan op 10-01-2025 18:05 ]


Acties:
  • 0 Henk 'm!

  • Irmimi
  • Registratie: Januari 2025
  • Laatst online: 02-07 14:50
Satefan schreef op vrijdag 10 januari 2025 @ 17:55:
[...]


1 defrost hier in sinds middernacht, om 01:00 ongeveer. Op hoeveel % draait de compressor daar?
Niet de hele tijd op hetzelfde percentage, dus dat vind ik lastig te zeggen. Ik zie dat % alleen in de app, maar niet in de grafiek, of kijk ik niet goed?
Want in de app zie ik alleen het % op dat specifieke moment, maar kan ik niet zien wat bijv. het gemiddelde percentage was tussen de defrosts door.

Acties:
  • 0 Henk 'm!

  • Satefan
  • Registratie: Augustus 2022
  • Nu online
Irmimi schreef op vrijdag 10 januari 2025 @ 18:06:
[...]

Niet de hele tijd op hetzelfde percentage, dus dat vind ik lastig te zeggen. Ik zie dat % alleen in de app, maar niet in de grafiek, of kijk ik niet goed?
Want in de app zie ik alleen het % op dat specifieke moment, maar kan ik niet zien wat bijv. het gemiddelde percentage was tussen de defrosts door.
Je kunt wel de Power In zien...dat geeft ook weer hoeveel vermogen de WP opneemt.

Acties:
  • 0 Henk 'm!

  • Pluimvee
  • Registratie: Maart 2023
  • Laatst online: 08:42
HarmPeters69 schreef op vrijdag 10 januari 2025 @ 09:33:
Ik zie een progressief gedrag waarbij de ondooi-cycli zich steeds sneller opvolgen en de vermogensvraag langzaam oploopt

Daarom ik wil u vriendelijk vragen een optie in te bouwen om het opgenomen vermogen bij het ingaan vd defrost op te slaan. Dan bij verlaten van de defrost te starten voor 10 of 15 minuten met dit vermogen. Hierna kunt u weer switchen naar OpenTherm.
Ik heb dit gedrag eerder ook gezien, en in een eerdere post beschreven
Pluimvee in "Weheat warmtepompen"

De oplossing die ik hiervoor heb aangedragen is gelijk aan wat jij voorstelt, echter verwoord als: 'door de Ta niet te ver van Tr te laten komen zolang Tbuiten rond het vriespunt ligt kan een bevriezing worden voorkomen/uitgesteld'.
Gevolg van deze regeling is echter dat het langer duurt voordat Tset wordt bereikt en daarmee wordt het systeem trager. Dat is niet voor iedereen gewenst. Zeker niet als het systeem volume onder de maat is en Tr onder Troomset is gekomen.

Acties:
  • 0 Henk 'm!

  • Pluimvee
  • Registratie: Maart 2023
  • Laatst online: 08:42
Kirvis schreef op vrijdag 10 januari 2025 @ 15:43:
[...]
Als er een installateur is die wel toegang heeft tot de flow info in de portal en een klant heeft met een Kamstrup dan is dat natuurlijk nog mooier.
Binnekort! de Kamstrup is besteld

Acties:
  • 0 Henk 'm!

  • Razer
  • Registratie: Mei 2002
  • Laatst online: 11:10
Irmimi schreef op vrijdag 10 januari 2025 @ 17:45:
[...]


Maar ik zie nu dus heel veel defrosts en vroeg me af of dat komt doordat mijn warmtepomp dus extra hard moet werken vanwege de matige isolatie of dat het normaal is vanwege dit weer. Met veel bedoel ik 20 in de afgelopen 24 uur :o
Die van mij doet er elke 57 minuten eentje, maar goed hangt er ook sterk vanaf waar je woont... Hele dag geen temperatuur boven 0,8 gezien en inmiddels alweer -2.

Acties:
  • +1 Henk 'm!

  • cata02
  • Registratie: Februari 2024
  • Laatst online: 20-10 12:46
Ik heb net een bb80 laten installeren op woensdag in een hybride opstelling met een intergas xtreme 36. Ik gebruik een mix van paneelradiatoren en convectoren met ventilatoren. Wat ik vandaag heb opgemerkt, is dat de COP veel kleiner is dan verwacht.

De COP fluctueert tussen 3,5 en 4,0 om water van ongeveer 35 graden te genereren, terwijl het buiten ongeveer 6-7 graden is. Ik regel het via OT met een Honeywell T6R die is ingesteld op 20 graden. Gas CV was gedurende deze tijd niet actief en er was geen ontdooicyclus.

Volgens de officiële specificatie zou de pomp een COP van ongeveer 6-6,4 moeten hebben.

De eerste vraag is waarom de COP onder de 4,0 ligt in plaats van 6?
De tweede vraag is waarom het fluctueert in plaats van constant is?

Afbeeldingslocatie: https://tweakers.net/i/tUd4E0oQS8wHYcz5RkMtDExCSds=/800x/filters:strip_exif()/f/image/f3XeiIHP1Z7TdKc6YII5H5WV.png?f=fotoalbum_large

Acties:
  • 0 Henk 'm!

  • Razer
  • Registratie: Mei 2002
  • Laatst online: 11:10
cata02 schreef op vrijdag 10 januari 2025 @ 18:39:
Ik heb net een bb80 laten installeren op woensdag in een hybride opstelling met een intergas xtreme 36. Ik gebruik een mix van paneelradiatoren en convectoren met ventilatoren. Wat ik vandaag heb opgemerkt, is dat de COP veel kleiner is dan verwacht.

De COP fluctueert tussen 3,5 en 4,0 om water van ongeveer 35 graden te genereren, terwijl het buiten ongeveer 6-7 graden is. Ik regel het via OT met een Honeywell T6R die is ingesteld op 20 graden. Gas CV was gedurende deze tijd niet actief en er was geen ontdooicyclus.

Volgens de officiële specificatie zou de pomp een COP van ongeveer 6-6,4 moeten hebben.

De eerste vraag is waarom de COP onder de 4,0 ligt in plaats van 6?
De tweede vraag is waarom het fluctueert in plaats van constant is?

[Afbeelding]
Ga je even inlezen over de COP van warmtepompen, deze is van heel veel factoren afhankelijk.

Acties:
  • 0 Henk 'm!

  • Diesje
  • Registratie: Oktober 2024
  • Laatst online: 10-10 12:58
cata02 schreef op vrijdag 10 januari 2025 @ 18:39:

De COP fluctueert tussen 3,5 en 4,0 om water van ongeveer 35 graden te genereren, terwijl het buiten ongeveer 6-7 graden is. Ik regel het via OT met een Honeywell T6R die is ingesteld op 20 graden. Gas CV was gedurende deze tijd niet actief en er was geen ontdooicyclus.
Verwarmen van SWW doet hij met een heel hogere temperatuur dus lagere COP. Voor het verwarmen van SWW moet je volgens mij rekening houden met een COP van 3.

Acties:
  • +1 Henk 'm!

  • Satefan
  • Registratie: Augustus 2022
  • Nu online
Verloop van de COP van de BB agelopen 24u. Meestal rond de 3.5, soms iets hoger. Waar je de cop ziet inzakken wordt een DWH cyclus gedraaid. Je ziet dat de COP dan steeds verder inzakt, omdat de aan te leveren watertemperatuur steeds hoger wordt, tot boven de 55 graden. Dan zakt de cop naar 1.9.

Afbeeldingslocatie: https://tweakers.net/i/4Fu245ZBApbVFrG6AV8y5aR38-Q=/800x/filters:strip_exif()/f/image/iMJOJaFz6B6agVuj2uJGda0E.png?f=fotoalbum_large

Acties:
  • 0 Henk 'm!

  • cata02
  • Registratie: Februari 2024
  • Laatst online: 20-10 12:46
Diesje schreef op vrijdag 10 januari 2025 @ 18:53:
[...]


Verwarmen van SWW doet hij met een heel hogere temperatuur dus lagere COP. Voor het verwarmen van SWW moet je volgens mij rekening houden met een COP van 3.
Ik heb de BB in een hybride opstelling, waarbij het warmwaterverbruik door de Intergas wordt geregeld.
Razer schreef op vrijdag 10 januari 2025 @ 18:49:
[...]


Ga je even inlezen over de COP van warmtepompen, deze is van heel veel factoren afhankelijk.
Ik heb het gelezen, maar ik kan geen correlatie vinden. Volgens hun specificaties zou ik rond de 6 moeten zitten, dus ik kom volledig overeen met hun gegevens.

[ Voor 21% gewijzigd door cata02 op 10-01-2025 19:12 ]


Acties:
  • 0 Henk 'm!

  • Kirvis
  • Registratie: Juli 2023
  • Laatst online: 27-10 12:46
Satefan schreef op vrijdag 10 januari 2025 @ 18:56:
Verloop van de COP van de BB agelopen 24u. Meestal rond de 3.5, soms iets hoger. Waar je de cop ziet inzakken wordt een DWH cyclus gedraaid. Je ziet dat de COP dan steeds verder inzakt, omdat de aan te leveren watertemperatuur steeds hoger wordt, tot boven de 55 graden. Dan zakt de cop naar 1.9.

[Afbeelding]
Wat is de reden dat je je SWW temp zo hoog hebt staan?

Hier kunnen we prima uit met ons 300L vat op 47 graden.

Ik vraag me af of een COP van 1.9 nog wel voordeliger is dan gas. Ik betwijfel het eigenlijk.

Acties:
  • 0 Henk 'm!

  • Stefannn
  • Registratie: Januari 2023
  • Laatst online: 12:02
Kirvis schreef op vrijdag 10 januari 2025 @ 15:43:
[...]


Nieuws hierover: de Weheat warmtepompen hebben geen eigen debietmeter.

Het debiet wordt afgeleid van het iPWM signaal van de Wilo pomp en dus niet apart nog gemeten.

Bron: Weheat programmeur.

Nu toch wel echt benieuwd of er iemand een Kamstrup heeft geinstalleerd en in hoeverre de Power Out overeen komt (aangezien je als consument geen toegang hebt tot de flow info).

Als er een installateur is die wel toegang heeft tot de flow info in de portal en een klant heeft met een Kamstrup dan is dat natuurlijk nog mooier.
Dank,

Ik heb het proberen op te zoeken. dat valt nog niet mee.
Deze link vond ik nog het duidelijkste.

Komt erop neer:
- de pwm bestuurde wilo pomp heeft een pwm INPUT, die bepaalt de power die je levert, dat is PWM1 op het grafiekje in bovenstaande link.
- vervolgens heeft de pomp ook een pwm OUTPUT, dat is pwm2, die meet waarschijnlijk (gokje) het toerental dat bij een bepaalde power wordt gerealiseerd. Vanuit dat pwm2 signaal kan je dan de flow afleiden middels het grafiekje door links of rechts op de door pwm1 geselecteerd curve te selecteren.

Nauwkeurigheid is 60l/h tot 600l/h en daarboven 10%.

(als ik het allemaal goed begrijp, ik weet dit niet zeker, probeer het gewoon te begrijpen)

Dank voor de input!
Ik was me er niet van bewust dat de pwm wil ook een terugmelding had.

(NB: bij mijzelf heb ik gewoon een ouderwetse pomp met enkel 230V aansluiting en een 3 standen schakelaar voor low/mid/high zonder enige feedback)

nb: voor hen die dat niet weten: pwm = Pulse Width Modulation. dat is een stuursignaal waarvan de aan/uit verhouding de "waarde" bepaalt.

compleet zelfbouw/zelfprogrammeer home-automation, 57 PV panelen 9000kWh/jaar, 135heatpipes 150L zonneboiler met elektrische naverwarming, 2x Vaillant water/water warmtepomp vws36/4.1 3kW, smartEVSE laadpaal, 1wire/X10/P1, jacuzzi, sauna, ioniq5 EV


Acties:
  • 0 Henk 'm!

  • Satefan
  • Registratie: Augustus 2022
  • Nu online
Kirvis schreef op vrijdag 10 januari 2025 @ 19:52:
[...]

Wat is de reden dat je je SWW temp zo hoog hebt staan?

Hier kunnen we prima uit met ons 300L vat op 47 graden.
Hmmm. Ik heb m vanaf de installatie op 55 staan. Ik ga m eens op 50 zetten. Een kijken of er klachten komen van de andere 3/4e van ons gezin :-)

[ Voor 8% gewijzigd door Satefan op 10-01-2025 20:17 ]


Acties:
  • 0 Henk 'm!

  • Pluimvee
  • Registratie: Maart 2023
  • Laatst online: 08:42
Satefan schreef op vrijdag 10 januari 2025 @ 20:16:
[...]


Hmmm. Ik heb m vanaf de installatie op 55 staan. Ik ga m eens op 50 zetten. Een kijken of er klachten komen van de andere 3/4e van ons gezin :-)
Wij douchen al jaren met 40-45 graden water, gaat prima en scheelt ook nog in het watergebruik (en dat met een regendouche). Alleen een bad nemen gaat niet meer zonder dat ik de CV-ketel bijschakel

Acties:
  • +1 Henk 'm!

  • Pluimvee
  • Registratie: Maart 2023
  • Laatst online: 08:42
cata02 schreef op vrijdag 10 januari 2025 @ 19:07:
[...]

Ik heb het gelezen, maar ik kan geen correlatie vinden. Volgens hun specificaties zou ik rond de 6 moeten zitten, dus ik kom volledig overeen met hun gegevens.
Je kunt je eigen situatie niet 1:1 in de specificaties vinden omdat deze niet zal corresponderen met de opstelling gebruikt in de testen EN14825. Retourwater temperatuur, uitgangstemperatuur, flow, luchtvochtigheid en temperatuur buitenlucht en meer, zijn allemaal van invloed.

Dit geld overigens voor alle merken warmtepompen. De specs zijn prima om WPs te vergelijken.

De fluctuatie in COP heeft te maken met foutmarges en variaties in diverse sensors.
COP = Pout (warmte) / Pin (electriciteit)
Pout = (Ta - Tr) * flow * C
Flow wordt dmv PWM uit de pomp gelezen en via een tabel omgezet in m3/h. Een andere post gaf al aan dat hier 10% foutmarge in kan zitten.

Acties:
  • +1 Henk 'm!

  • Kirvis
  • Registratie: Juli 2023
  • Laatst online: 27-10 12:46
Stefannn schreef op vrijdag 10 januari 2025 @ 20:03:
[...]

Dank,

Ik heb het proberen op te zoeken. dat valt nog niet mee.
Deze link vond ik nog het duidelijkste.

Komt erop neer:
- de pwm bestuurde wilo pomp heeft een pwm INPUT, die bepaalt de power die je levert, dat is PWM1 op het grafiekje in bovenstaande link.
- vervolgens heeft de pomp ook een pwm OUTPUT, dat is pwm2, die meet waarschijnlijk (gokje) het toerental dat bij een bepaalde power wordt gerealiseerd. Vanuit dat pwm2 signaal kan je dan de flow afleiden middels het grafiekje door links of rechts op de door pwm1 geselecteerd curve te selecteren.

Nauwkeurigheid is 60l/h tot 600l/h en daarboven 10%.

(als ik het allemaal goed begrijp, ik weet dit niet zeker, probeer het gewoon te begrijpen)

Dank voor de input!
Ik was me er niet van bewust dat de pwm wil ook een terugmelding had.

(NB: bij mijzelf heb ik gewoon een ouderwetse pomp met enkel 230V aansluiting en een 3 standen schakelaar voor low/mid/high zonder enige feedback)

nb: voor hen die dat niet weten: pwm = Pulse Width Modulation. dat is een stuursignaal waarvan de aan/uit verhouding de "waarde" bepaalt.
Grappig, ik heb hier vanmiddag ook proberen in te duiken maar kwam ook niet tot een eenduidig antwoord.

Het klopt dat er 2 signalen gaan: een van de binnenunit naar de pomp, en eentje terug. De i in iPWM zorgt voor de two-way communicatie. Er is nog een derde draad in de stekker, dat is de aarde.

Ik ga er vanuit dat er ook nog een drukmeter in de pomp aanwezig is.

Anekdotisch bewijs is dat wanneer ik de twee pompen van onze verdelers uit zet, het vermogen van de binnenunit stijgt van 20 watt naar 38 watt.

De pomp meet dus dat de druk hoger wordt, concludeert dat de flow daalt en stuurt vervolgens bij.

Acties:
  • 0 Henk 'm!

  • Stefannn
  • Registratie: Januari 2023
  • Laatst online: 12:02
Kirvis schreef op vrijdag 10 januari 2025 @ 21:44:
[...]


Grappig, ik heb hier vanmiddag ook proberen in te duiken maar kwam ook niet tot een eenduidig antwoord.

Het klopt dat er 2 signalen gaan: een van de binnenunit naar de pomp, en eentje terug. De i in iPWM zorgt voor de two-way communicatie. Er is nog een derde draad in de stekker, dat is de aarde.

Ik ga er vanuit dat er ook nog een drukmeter in de pomp aanwezig is.

Anekdotisch bewijs is dat wanneer ik de twee pompen van onze verdelers uit zet, het vermogen van de binnenunit stijgt van 20 watt naar 38 watt.

De pomp meet dus dat de druk hoger wordt, concludeert dat de flow daalt en stuurt vervolgens bij.
Ja grappig.
Het is maf. Je zou zeggen dat er ergens een “heel duidelijke uitleg” te vinden is, maar die vond ik (en jij dus ook) eigenlijk niet. Wel een uitleg. Maar niet zo makkelijk te begrijpen.
Anyway… het is duidelijk 2 richting..
Dus de “terugmelding” kan inderdaad iets van flow informatie geven.

Mijn eerste post blijft wel gewoon geldig: bij een vaste power heb je geen vaste flow maar een “pomp curve”, dat wil zeggen een flow/druk verhouding (niet-lineair maar dat terzijde).

Maar 1 extra “getal” kan die afhankelijkheid dus wel “oplossen”.
Kan inderdaad een druk sensor zijn.
Zou ook een toerental meting kunnen zijn.
Welk van de twee het ook is,… het extra “getal” is er dus sowieso wel, er is immers een terugmelding.

Je hebt een pwm1 en een pwm2 en samen bepalen die zowel power, druk als flow.

En met een nauwkeurigheid van ongeveer 10% dus.

Alles bij elkaar: “mooi wat bijgeleerd”….

compleet zelfbouw/zelfprogrammeer home-automation, 57 PV panelen 9000kWh/jaar, 135heatpipes 150L zonneboiler met elektrische naverwarming, 2x Vaillant water/water warmtepomp vws36/4.1 3kW, smartEVSE laadpaal, 1wire/X10/P1, jacuzzi, sauna, ioniq5 EV


Acties:
  • +1 Henk 'm!

  • Kirvis
  • Registratie: Juli 2023
  • Laatst online: 27-10 12:46
Stefannn schreef op vrijdag 10 januari 2025 @ 22:17:
[...]

Ja grappig.
Het is maf. Je zou zeggen dat er ergens een “heel duidelijke uitleg” te vinden is, maar die vond ik (en jij dus ook) eigenlijk niet. Wel een uitleg. Maar niet zo makkelijk te begrijpen.
Anyway… het is duidelijk 2 richting..
Dus de “terugmelding” kan inderdaad iets van flow informatie geven.

Mijn eerste post blijft wel gewoon geldig: bij een vaste power heb je geen vaste flow maar een “pomp curve”, dat wil zeggen een flow/druk verhouding (niet-lineair maar dat terzijde).

Maar 1 extra “getal” kan die afhankelijkheid dus wel “oplossen”.
Kan inderdaad een druk sensor zijn.
Zou ook een toerental meting kunnen zijn.
Welk van de twee het ook is,… het extra “getal” is er dus sowieso wel, er is immers een terugmelding.

Je hebt een pwm1 en een pwm2 en samen bepalen die zowel power, druk als flow.

En met een nauwkeurigheid van ongeveer 10% dus.

Alles bij elkaar: “mooi wat bijgeleerd”….
Idd!

Ik had zelf nog deze gevonden, maar dat is ook niet heel duidelijk.

ChatGPT zei vanmiddag het volgende:

The Wilo Para iPWM pump does not directly measure water flow with a dedicated flow sensor. Instead, it estimates the flow based on indirect parameters such as:


• Differential Pressure Control: The pump monitors and adjusts its operation based on the system’s differential pressure. By knowing the pressure conditions and the pump’s operating characteristics, it can estimate the flow.

• Motor Speed and Power Consumption: The pump uses its internal control algorithms to relate motor speed (RPM) and power consumption to the likely water flow. The specific relationship depends on the system curve, which correlates flow and pressure for a given hydraulic system.

• Pre-Programmed Hydraulic Characteristics: The pump’s firmware includes models for how the pump performs under various conditions. It calculates the estimated flow by comparing actual operating parameters (like motor speed and torque) with these internal performance curves.


Since the Wilo Para iPWM pump typically uses these advanced control mechanisms, it does not require a flow sensor. Instead, it relies on algorithms and sensors that monitor its performance to estimate the water flow indirectly.


Vond ik een erg schappelijke uitleg, maar hoe vaak ik ook vroeg, hij kon me niet doorverwijzen naar een bron met een heldere uitleg.

Acties:
  • 0 Henk 'm!

  • janzuilhof
  • Registratie: Maart 2022
  • Laatst online: 27-10 16:52
Irmimi schreef op vrijdag 10 januari 2025 @ 17:18:
[...]


Voor mijn Flint heb ik ook de stooklijn ingesteld. Wel met 41 en 26 graden, dus iets hoger dan die van jou, en dan wordt het hier ook 19,5 graden (huis uit 1840, nog niet volledig nageïsoleerd).

Heb jij ook heel veel defrosts? Of komt dat bij mij omdat de warmtepomp echt flink hard moet werken vanwege het koude weer in combinatie met matige isolatie van mijn huis?
Hier in de afgelopen 24 uur 0 defrosts. Sparrow hoef niet echt z'n best te doen om het warm te houden.

Maar we hebben dus vrijwel dezelfde stooklijn ingesteld. Ik kan me wel voorstellen dat je Flint harder moet werken als je deltaT groter is dan bij mij. Hier zit die steeds op ongeveer 1,5 graden verschil tussen aanvoer en retour.

Acties:
  • +2 Henk 'm!

  • Sjoerd666
  • Registratie: Maart 2003
  • Laatst online: 22-10 23:27

Sjoerd666

www.rhd.demon.nl

Nou jongens het is zo ver. Leuk concept maar we zitten in de kou. BB blijft in stand by 0 vermogen en de thermostaat loopt sinds gisteren terug.


Zit je met je gezin, weekend bezoek en al. Baal hier onwijs van.

Enfin iemand een idee?


[UPDATE]

Ik heb vanmorgen contact gehad met WeHeat en zij hebben mij super geholpen. Hoewel dit eigenlijk via de installateur (Coolblue) moet namen zij toch de moeite om in het systeem te kijken op zaterdag morgen. Blijkbaar had zat het niet good met de thermostaat. Na een herstart hiervan werkte het weer.

Het was even knijpen vanmorgen als je de vorst op de ramen ziet staan en de temperatuur loopt terug met een vrouw en een kind op de bank maar met de BB was dus niets aan de hand.

Wel jammer dat CoolBlue geen noodnummer of iets heeft. 24/7 is niet nodig maar een bandje van bel maandag om 0900 maar terug is echt onacceptabel.


Afbeeldingslocatie: https://tweakers.net/i/PakVv_rTUX_U6QhtJJzBS5hILsI=/x800/filters:strip_exif()/f/image/ysqRarjnOqYjDSKslZFXtziS.png?f=fotoalbum_large

[ Voor 36% gewijzigd door Sjoerd666 op 11-01-2025 22:09 ]


Acties:
  • 0 Henk 'm!

  • Sjoerd666
  • Registratie: Maart 2003
  • Laatst online: 22-10 23:27

Sjoerd666

www.rhd.demon.nl

(op verzoek verwijderd)

(Waterdruk gecontroleerd)
(Herstart gegeven via automaat in meterkast)

[ Voor 77% gewijzigd door teacher op 11-01-2025 23:16 ]


Acties:
  • 0 Henk 'm!

  • drboneym
  • Registratie: Oktober 2020
  • Laatst online: 07:13
Sjoerd666 schreef op zaterdag 11 januari 2025 @ 05:41:
Nou jongens het is zo ver. Leuk concept maar we zitten in de kou. BB blijft in stand by 0 vermogen en de thermostaat loopt sinds gisteren terug.


Zit je met je gezin, weekend bezoek en al. Baal hier onwijs van.

Enfin iemand een idee?


[Afbeelding]
Mega balen! Kun je een screenshot delen van More Data en dan House uitklappen?

PB gestuurd

Acties:
  • 0 Henk 'm!

  • SpikeHome
  • Registratie: Oktober 2001
  • Laatst online: 12:26
@Sjoerd666 stroom er al eens compleet afgehad?
Als je naar de grafieken gaat heb je warmtevraag van je thermostaat?

Acties:
  • +3 Henk 'm!

  • Pandabeer35
  • Registratie: Mei 2011
  • Laatst online: 27-10 22:49
Stooklijn of thermostaat - lijkt dat thermostaat geen vraag geeft (kabel los / communicatie weg?) want ik zie geen storingsmelding van de BB - zou bij gebruik thermostaat de BB op stooklijn zetten dan en dan eens kijken - snap je frustratie maar de krachttermen mogen van mij wel uit je berichtgeving blijven

Acties:
  • 0 Henk 'm!

  • reiniero
  • Registratie: September 2007
  • Laatst online: 07:09
Pandabeer35 schreef op zaterdag 11 januari 2025 @ 08:14:
Stooklijn of thermostaat - lijkt dat thermostaat geen vraag geeft (kabel los / communicatie weg?) want ik zie geen storingsmelding van de BB - zou bij gebruik thermostaat de BB op stooklijn zetten dan en dan eens kijken - snap je frustratie maar de krachttermen mogen van mij wel uit je berichtgeving blijven
Hij geeft toch ook geen foutmeldingen? Toen onze flint niet aan ging zat er lucht in het systeem, kwam geen enkele melding van alleen stand-by, precies zoals hier. Dus vraag me af of er wel een melding komt bij de eindgebruiker bij storingen.

Acties:
  • 0 Henk 'm!

  • Razer
  • Registratie: Mei 2002
  • Laatst online: 11:10
@Sjoerd666
Ik zou zowel binnen unit als buiten unit even helemaal stroom vrij maken voor 5 minuten, ook tevens je thermostaat.

Vervolgens alles weer inschakelen (voordat de WP hierna iets gaat doen kan even duren).

Daarna nieuwe warmte vraag creeren via je thermostaat. Mocht dat niet werken moet je eens controleren in de instellingen wat de aanstuur methode is, en deze eens van OT op Stooklijn zetten of vise versa.

Acties:
  • +1 Henk 'm!

  • SpikeHome
  • Registratie: Oktober 2001
  • Laatst online: 12:26
@Sjoerd666
Staat er dit in je grafiek
Warmtevraag dus.
Afbeeldingslocatie: https://tweakers.net/i/yHgG0aYs2nnQeXRmzx0B7CbEC1g=/fit-in/4920x3264/filters:max_bytes(3145728):no_upscale():strip_icc():strip_exif()/f/image/5yzSoFSrwzKwbRJ6DJVfobBB.jpg?f=user_large

[ Voor 17% gewijzigd door SpikeHome op 11-01-2025 08:45 ]


Acties:
  • 0 Henk 'm!

  • wbdj
  • Registratie: Juli 2014
  • Laatst online: 27-10 22:45
En heb je nog voldoende waterdruk in systeem?

Acties:
  • +1 Henk 'm!

  • Ronnie27
  • Registratie: April 2024
  • Laatst online: 12:15
Heb je dit nummer al geprobeerd
085 79900052

Dit kreeg ik van Coolblue, dit is het nummer van weheat en als het goed is zijn ze in het weekend bereikbaar.

[ Voor 70% gewijzigd door teacher op 11-01-2025 23:21 ]


Acties:
  • +1 Henk 'm!

  • Irmimi
  • Registratie: Januari 2025
  • Laatst online: 02-07 14:50
Razer schreef op vrijdag 10 januari 2025 @ 18:28:
[...]


Die van mij doet er elke 57 minuten eentje, maar goed hangt er ook sterk vanaf waar je woont... Hele dag geen temperatuur boven 0,8 gezien en inmiddels alweer -2.
Dat is inderdaad ook van invloed, misschien ook wel de plek waar de warmtepomp staat (beschutting etc.?)
Ik merk er verder overigens niks van mbt temperatuur in huis en ik heb gelukkig ook geen overlast van extra geluid bij defrosts.
Maar goed om te weten dat het dus niet uitzonderlijk is dat een warmtepomp zoveel defrosts doet.

Acties:
  • 0 Henk 'm!

  • Irmimi
  • Registratie: Januari 2025
  • Laatst online: 02-07 14:50
janzuilhof schreef op vrijdag 10 januari 2025 @ 23:50:
[...]


Hier in de afgelopen 24 uur 0 defrosts. Sparrow hoef niet echt z'n best te doen om het warm te houden.

Maar we hebben dus vrijwel dezelfde stooklijn ingesteld. Ik kan me wel voorstellen dat je Flint harder moet werken als je deltaT groter is dan bij mij. Hier zit die steeds op ongeveer 1,5 graden verschil tussen aanvoer en retour.
Is de deltaT het verschil tussen de temperatuur van het water dat de waterpomp in gaat en het water dat de waterpomp uit gaat?
Zo ja, dan is dat bij mij nu tussen de 3 en 3,5 graad, dus dat is zeker een stuk hoger dan bij jou. Dat zal dan dus de slechtere isolatie wel zijn. Wel leuk om in de gaten te houden hoeveel dat verbetert als het nieuwe geïsoleerde dak op mijn huis ligt....
Een sparrow was met mijn huidige situatie misschien ook een betere optie geweest, maar dat was een beetje boven het budget dat ik in gedachten had.

Acties:
  • 0 Henk 'm!

  • Reintjuhh
  • Registratie: Februari 2003
  • Laatst online: 08:41
Ronnie27 schreef op zaterdag 11 januari 2025 @ 10:16:
[...]


Heb je dit nummer al geprobeerd
085 7900052

Dit kreeg ik van Coolblue, dit is het nummer van weheat en als het goed is zijn ze in het weekend bereikbaar.
Moet dat niet zijn 085 7990052 ?

Acties:
  • 0 Henk 'm!

  • Kirvis
  • Registratie: Juli 2023
  • Laatst online: 27-10 12:46
Satefan schreef op vrijdag 10 januari 2025 @ 20:16:
[...]


Hmmm. Ik heb m vanaf de installatie op 55 staan. Ik ga m eens op 50 zetten. Een kijken of er klachten komen van de andere 3/4e van ons gezin :-)
Dat is een goed idee. Bij ons werkt 47 graden zoals gezegd prima met 2 volwassenen en 1 peuter (die regelmatig in bad gaat).

Als je de temperatuur lager zet heb je trouwens dubbel voordeel:
  1. Je warmtepomp hoeft er minder energie in te stoppen om hem op temperatuur te krijgen en te houden.
  2. Je hebt minder warmteverlies vanuit de boiler naar de omgeving bij een lage temperatuur omdat de delta T tussen omgeving en boilerinhoud kleiner is.
En dat dubbele voordeel is uiteindelijk goed voor je COP.

Acties:
  • 0 Henk 'm!

  • Ronnie27
  • Registratie: April 2024
  • Laatst online: 12:15
Reintjuhh schreef op zaterdag 11 januari 2025 @ 11:23:
[...]


Moet dat niet zijn 085 7990052 ?
Oeps je hebt gelijk. Mijn fout

Acties:
  • +1 Henk 'm!

  • Stefannn
  • Registratie: Januari 2023
  • Laatst online: 12:02
Kirvis schreef op zaterdag 11 januari 2025 @ 11:39:
[...]


Dat is een goed idee. Bij ons werkt 47 graden zoals gezegd prima met 2 volwassenen en 1 peuter (die regelmatig in bad gaat).

Als je de temperatuur lager zet heb je trouwens dubbel voordeel:
  1. Je warmtepomp hoeft er minder energie in te stoppen om hem op temperatuur te krijgen en te houden.
  2. Je hebt minder warmteverlies vanuit de boiler naar de omgeving bij een lage temperatuur omdat de delta T tussen omgeving en boilerinhoud kleiner is.
En dat dubbele voordeel is uiteindelijk goed voor je COP.
@Satefan
A... zou ik toch voorzichtig mee zijn.
60 graden is het advies om legionella te voorkomen
Natuurlijk heeft niemand last van legionella totdat dat wel zo is.
Toch geen kattenpis, in 1999 32 doden.

Die 60 graden hoeft niet constant. 1x per 2 a 3 dagen is genoeg.

compleet zelfbouw/zelfprogrammeer home-automation, 57 PV panelen 9000kWh/jaar, 135heatpipes 150L zonneboiler met elektrische naverwarming, 2x Vaillant water/water warmtepomp vws36/4.1 3kW, smartEVSE laadpaal, 1wire/X10/P1, jacuzzi, sauna, ioniq5 EV


Acties:
  • +1 Henk 'm!

  • M.ichel
  • Registratie: Mei 2008
  • Laatst online: 04-10 14:08
Stefannn schreef op zaterdag 11 januari 2025 @ 13:51:
[...]

@Satefan
A... zou ik toch voorzichtig mee zijn.
60 graden is het advies om legionella te voorkomen
Natuurlijk heeft niemand last van legionella totdat dat wel zo is.
Toch geen kattenpis, in 1999 32 doden.

Die 60 graden hoeft niet constant. 1x per 2 a 3 dagen is genoeg.
Dit gebeurt toch automatisch om de zoveel tijd, ongeacht de temperatuur die je hebt ingesteld? Bij mij draait om de zoveel dagen het legionella preventie programma, waarbij het water tot boven 60 graden verwarmd wordt

Acties:
  • +2 Henk 'm!

  • Kirvis
  • Registratie: Juli 2023
  • Laatst online: 27-10 12:46
M.ichel schreef op zaterdag 11 januari 2025 @ 13:59:
[...]

Dit gebeurt toch automatisch om de zoveel tijd, ongeacht de temperatuur die je hebt ingesteld? Bij mij draait om de zoveel dagen het legionella preventie programma, waarbij het water tot boven 60 graden verwarmd wordt
Exact!

Hoe hoog of laag je de temp in de boiler ook zet, hij draait sowieso een keer per week het legionella programma waarbij de temperatuur naar 64 graden wordt gebracht.

Acties:
  • 0 Henk 'm!

  • illuvattarr
  • Registratie: Mei 2014
  • Laatst online: 27-10 19:25
De laatste dagen dat het kouder is zie ik erg raar gedrag in mijn systeem met weheat sparrow. Het ene moment is er 33 graden water gevraagd om kamertemp van 20 vast te houden. En op een ander moment wordt er 46 graden water gevraagd om een kamertemp van 19.5 vast te houden. Beiden bij zelfde buitentemperatuur van ongeveer een halve graad.

In die tweede situatie wordt de gevraagde temp van 46 dus niet behaald en blijft ie constant blazen op 100%.

Ervaar de laatste dagen vaker van zo'n soort raar gedrag met onnodig veel stoken om de temperatuur vast te houden. Terwijl als ik hem zelf dan limiteer op zeg 40% snachts dan is de temperatuur nog gewoon gelijk in de ochtend.

Iemand enig idee hoe dit komt? Hoe zorg ik ervoor dat er realische watertemperaturen worden gevraagd?

Acties:
  • 0 Henk 'm!

  • Razer
  • Registratie: Mei 2002
  • Laatst online: 11:10
illuvattarr schreef op zaterdag 11 januari 2025 @ 14:55:
De laatste dagen dat het kouder is zie ik erg raar gedrag in mijn systeem met weheat sparrow. Het ene moment is er 33 graden water gevraagd om kamertemp van 20 vast te houden. En op een ander moment wordt er 46 graden water gevraagd om een kamertemp van 19.5 vast te houden. Beiden bij zelfde buitentemperatuur van ongeveer een halve graad.

In die tweede situatie wordt de gevraagde temp van 46 dus niet behaald en blijft ie constant blazen op 100%.

Ervaar de laatste dagen vaker van zo'n soort raar gedrag met onnodig veel stoken om de temperatuur vast te houden. Terwijl als ik hem zelf dan limiteer op zeg 40% snachts dan is de temperatuur nog gewoon gelijk in de ochtend.

Iemand enig idee hoe dit komt? Hoe zorg ik ervoor dat er realische watertemperaturen worden gevraagd?
Instellen op stooklijn ipv je OT-thermostaat de regeling laten doen.
Gevraagde watertemperatuur komt uit je thermostaat.

Acties:
  • 0 Henk 'm!

  • Stefannn
  • Registratie: Januari 2023
  • Laatst online: 12:02
M.ichel schreef op zaterdag 11 januari 2025 @ 13:59:
[...]

Dit gebeurt toch automatisch om de zoveel tijd, ongeacht de temperatuur die je hebt ingesteld? Bij mij draait om de zoveel dagen het legionella preventie programma, waarbij het water tot boven 60 graden verwarmd wordt
@Satefan @Kirvis
dan is het goed.
ik was even bang dat jullie die "max" naar beneden gingen halen.

NB: ik heb überhaupt geen instel temperatuur staan. Hij gaat 1x per 2 dagen naar 60 en verder 'laat ik het maar gewoon gebeuren".
Ik heb geen weheat, ik heb de boiler extra geïsoleerd en de kinderen zijn de deur uit.
Maar goed: je kan dus rustig met veel lagere temperaturen experimenteren als je die legionella run er maar in houdt.

Daarbij...
de gemeten temperatuur geeft een erg vertekend beeld:
- Heeft een weheat 2 sensors? zo niet dan zit de sensor waarschijnlijk redelijk onderaan (omdat bij een legionella run het volledige vat op 60 graden gezet moet worden, dus ook de onderkant)
- Bij een verticaal vat is er "gelaagdheid", de afvoer zit bovenaan, het warme water zit ook bovenaan, het koude water komt er onderaan in. Dan kan het gemakkelijk zo zijn dat je maar 25graden afleest terwijl het bovenaan nog 50 of iets dergelijks is.
- zelfs een sensor halverwege geeft een vertekend beeld omdat die "bij de wand zit" en afkoeling aan de wand gebeurt. Er ontstaat een stroming van kouder water van boven naar beneden langs de wand terwijl de kern nog op temperatuur is.

Kortom: experimenteer gerust eens met een instel temperatuur van 25 graden. Vooral als je geen groot huishouden hebt. Zolang je die legionella run maar af en toe doet.

compleet zelfbouw/zelfprogrammeer home-automation, 57 PV panelen 9000kWh/jaar, 135heatpipes 150L zonneboiler met elektrische naverwarming, 2x Vaillant water/water warmtepomp vws36/4.1 3kW, smartEVSE laadpaal, 1wire/X10/P1, jacuzzi, sauna, ioniq5 EV


Acties:
  • 0 Henk 'm!

  • illuvattarr
  • Registratie: Mei 2014
  • Laatst online: 27-10 19:25
Razer schreef op zaterdag 11 januari 2025 @ 14:57:
[...]


Instellen op stooklijn ipv je OT-thermostaat de regeling laten doen.
Gevraagde watertemperatuur komt uit je thermostaat.
Bedankt, Dat lijkt inderdaad een stuk beter te werken op dagen kouder dan zeg 3 graden zoals momenteel. Ik heb echter wel een huis met grote hoge ramen op de zuidkant dus als er een beetje zon is in de winter dan warmt het huis overdag vanzelf op naar 21-22 graden. Hoe zou ik hier mee om kunnen gaan in de stooklijn? Eigenlijk zou er een optionele functie moeten zijn als stooklijn geselecteerd is die het verwarmen uitschakelt als de kamertemperatuur hoger is dan een bepaalde waarde (zeg 20) om te voorkomen dat er onnodig wordt verwarmd als een huis door externe invloeden opwarmt.

Of in het algemeen wat zijn de beste stooklijn waarden voor een energielabel A woning van 20j oud met vloerverwarming?

[ Voor 16% gewijzigd door illuvattarr op 11-01-2025 16:13 ]


Acties:
  • 0 Henk 'm!

  • Satefan
  • Registratie: Augustus 2022
  • Nu online
Stefannn schreef op zaterdag 11 januari 2025 @ 15:43:
[...]

@Satefan @Kirvis

- Heeft een weheat 2 sensors? zo niet dan zit de sensor waarschijnlijk redelijk onderaan (omdat bij een legionella run het volledige vat op 60 graden gezet moet worden, dus ook de onderkant)
Yes, er is een top & bottom sensor, dus beide worden gemeten.

Acties:
  • 0 Henk 'm!

  • Stefannn
  • Registratie: Januari 2023
  • Laatst online: 12:02
Satefan schreef op zaterdag 11 januari 2025 @ 15:48:
[...]


Yes, er is een top & bottom sensor, dus beide worden gemeten.
dan is mijn betoog wellicht minder relevant. excuus.
nb.. ik was gewoon wat bezorgd over de legionella. Dat is uiteindelijk geen kattepis. Hier op tweakers weet je nooit precies wie je voor je hebt. Het is een bonte mix van super experts tot a-technische geïnteresseerden. Er is best wel gevaar dat er iets mis gaat daardoor.

compleet zelfbouw/zelfprogrammeer home-automation, 57 PV panelen 9000kWh/jaar, 135heatpipes 150L zonneboiler met elektrische naverwarming, 2x Vaillant water/water warmtepomp vws36/4.1 3kW, smartEVSE laadpaal, 1wire/X10/P1, jacuzzi, sauna, ioniq5 EV


Acties:
  • +10 Henk 'm!

  • Schaaferr
  • Registratie: April 2024
  • Laatst online: 12-02 12:06
ik heb 6 maanden niet kunnen slapen
In mijn slaapkamer wegens geluid van de weheat Blackbird. Ik heb tijdelijk geslapen op een andere verdieping maar ook daar had ik veel last. Het probleem lijkt nu opgelost.

Deze post niet om Atlaspower en Weheat af te zeiken, maar wel als waarschuwing en te lering om bij jullie installaties geluid te voorkomen.

Hier mijn situatie en de tijdslijn:

Maart - Augustus 2024 ik heb mijn jaren 70 hoekwoning volledig gerenoveerd en naar energielabel A+++ gekregen. Er zijn dakkapellen en een uitbouw geplaatst. Woning is nu gasloos.

Omstreeks mei 2024 contact gezocht met Weheat wegens goede recensies in dit topic. Ik werd doorverwezen naar hun geronomeerde installateur AtlasPower.

In Juni begonnen met de schouw door Atlaspower. Er waren uiteindelijk 3 afspraken nodig om dit voor elkaar te krijgen. Tijdens de schouw was de constructie van de dakkapel goed zichtbaar voor atlaspower zodat de sitautie goed beoordeeld kon worden. Ik heb duidelijk om advies gevraagd: "ik ga in de dakkapel slapen, kan de 8 kW blackbird op het dak geïnstalleerd worden zonder dat ik deze hoor en last krijg van geluid/trillingen" . Er werd mij uitgelegd dat de bb de allerstilste warmtepomp is en dat ik er echt geen last van zou hebben. Ze hadden goede ervaringen het plaatsen van de bb op dit soort dakkapellen.

Omstreeks juni/juli is het traject van installatie begonnen. Ik denk dat er 10 afspraken zijn geweest voordat de Blackbird gestart kon worden. Er was een verkeerd boilervat geleverd (Inventum 300l, terwijl ik Weheat 300l had) besteld. Afspraken werden geannuleerd. Voor sommige afspraken was niet met voldoende tijd ingepland. Situatie tijdens de nieuwe afspraak was anders dan dat was aangenomen waardoor ze niet genoeg tijd hadden. Verkeerde materialen mee, etc. Al met al hele goede bedoelingen en alles is uiteindelijk gelukt, maar deze periode kostte mij veel energie.

Onstreeks augustus 2024 1e startup van de full electric 8 kW blackbird met 300l boilervat en 50l buffervat. Gelijk enorm lawaai, alsof er een vrachtwagen met uitlaat stond te bulderen in mijn slaapkamer. De werknemers van Atlaspower verzekerden me dat dit alleen met de startup en lucht in het systeem te maken had. Echter het geluid bleef aanhouden. Vanaf 40% compressor vermogen, en bulderend hard tijdens de 100% sww run. Het was mij duidelijk dat er geluidskoppeling was tussen de bb buitenunit en mijn dak. Het kostte echter veel moeite om atlaspower te overtuigen.

Periode augustus 2024 tot en met januari 2025. Tientallen keren contact gehad met atlaspower. Er zijn tientallen afspraken geweest. Afspraken werden verzet, afgezegd, ploegen moesten op vrijdag naar Friesland, Flevoland, en belden mij dan af omdat het te ver was. Verzetten de afspraak op naar zaterdag waar ze weer te druk waren, en kwamen uiteindelijk op zondag opdagen. Heel weekend verpest!

Er moest een thermostaat geïnstalleerd worden, dit heeft uiteindelijk 4 afspraken gekost omdat ze de verkeerde thermostaat hadden meegenomen (3x dezelfde) en uiteindelijk nog 2x teruggekomen om hem goed in te stellen. Er is een lekkage aan het buffervat geweest. De binnen unit is vervangen. De inlaat combinatie was verkeerd geïnstalleerd en lekte op mijn gloednieuwe vloer en gestucte muren 3x voor teruggeweest. 2x teruggeweest om leidingen beter te beugelen en isoleren. Ook een stuk of 5 keer teruggeweest voor het geluid.

Het vervelende was dat iedereen ook voor afzonderlijke dingen kwam. Degene die voor het geluid kwam kon niet naar de thermostaat kijken. En degene die voor het geluid kwam niet naar de inlaat combinatie etc. Daarom deze periode tot vermoeiens toe met Atlaspower aan het bellen en mailen geweest en veel dagen vrij genomen van werk om atlaspower te kunnen ontvangen. Erg vervelend als ze dan niet op kwamen dagen!

Aan het geluid werd het volgende gedaan:
1. Stond eerst op 4 rubberen blokjes
2. Uiteindelijk een rubberen mat en betonnen tegel geplaatst onder de rubberen blokjes. Dit lostte het probleem niet op
3. Ik ben daarna zelf het dak opgeweest met iemand van Atlaspower. Geconstateerd dat de veren onder de bb buitenunit in het rubberen blokje zakte waardoor de schuimen behuizing van de bb contact maakte met de rubberen tegel. Zo ontstond de koppeling tussen en dak en de buitenunit en daardoor het geluid.
4. Na meerdere weken wachten (4) heb ik nu 4 hardere blokjes gekregen en zojuist tussen de veren van de bb en de rubberen blokken geplaatst. De veren kunnen nu weer vrij bewegen, er is geen contact meer, geen geluid (althans zeer minimaal niet storend geluid boven de 80%, dat is acceptabel)

Zie foto,

Je ziet de manier van ondersteuning: rubber tegel - betontegel - rubber blok - schuim blok. de buitenunit staat nu vrij. Let bij jullie installatie op dat ze het zo installeren! Of iig stevige big blocks gebruiken waarbij de schuimen behuizing geen contact maakt met de blocks.

Weheat hierin: meerdere keren gebeld. Elke keer te horen dat ik gewoon met de installateur dit moest oplossen. Ik gaf aan dit te begrijpen immers ik heb de aankoop bij Atlaspower gedaan en niet bij Weheat. Wel heb ik weheat gevraagd met de situatie mee te kijken en ze hebben beloofd dit te doen.

Ik heb ook wel het idee gehad dat weheat een aantal keer met atlaspower contact heeft gehad maar ik heb dit een hele vervelende periode gevonden. Atlaspower gaf aan dat ze weheat om een oplossing hadden gevraagd en dat hierover werd nagedacht en dat ik op een antwoord van weheat moest wachten. Weheat gaf aan dat ze atlaspower al hadden geïnstrueerd en dat de bal bij atlaspower lag. Deze periode heeft 6 maanden geduurd, belachelijk. Er zat soms 6 weken tussen een nieuwe afspraak.

In al die tijd ben ik snachts wakker geworden van het geluid in mijn logeerkamer op de 1e verdieping. En heb ik überhaupt niet geslapen in mijn master bedroom onder de dakkapellen.

Uiteindelijk ben ik zelf het dak opgegaan om de schuimen blokken te plaatsen. Toen atlaspower er was, was het slecht weer en konden zij het niet doen. Ik durfde het niet aan om op een nieuwe afspraak te wachten dus heb het zelf maar geplaatst


Goed klinkt allemaal vrij heftig of niet?

Hier ook even een positieve draai want dit is echt niet bedoeld om atlaspower en weheat in kwaad daglicht te zetten:
-alles is nu wel gewoon opgelost. Ik heb een stille warmtepomp die geen ruimte in neemt omdat hij op het dak staat en efficiënt draait
-atlaspower ondanks alle tegenslagen heeft me altijd vriendelijk te woord gestaan en is wel door blijven werken tot het was opgelost. Ondanks alle on handigheden hebben ze me niet in de steek gelaten. Ik geloof dat er gewoon goede bedoelingen waren.
-na vele ervaringen in dit topic, gaat een Blackbird installatie meestal gewoon goed. Hier was het een stom samenspel door de dakconstructie in mijn dakkapel en de ondersteuning van de Blackbird die niet goed was. Weheat zal hier inmiddels van geleerd hebben. En zo niet laat ik ze in elk geval ook dit topic zien. Ik ben denk ik een uitzonderlijke situatie, en heb pech gehad. Dat betekent natuurlijk niet dat jullie ook problemen gaan hebben!

Toevallig start jet een sww run op 100% en het geluid is stukken minder dan eerst. Maar ik hoor toch nog een brom. Ik denk toch reden om weheat een keertje langs te laten komen.

Ow, en als je je op de foto stoort aan het water op de gloednieuwe dakkapel, ik ook! Nog een puntje dat ik afhandel met de aannemer.

Ik ben benieuwd naar jullie reacties op mijn post!

Update 2 dagen later:
Ik ben niet meer genuanceerd. Vannacht zijn we beiden weer meerdere keren wakker geworden door het brommende geluid alsof er een vrachtwagen voor mn raam staat, door het hele huis heen. Nu gebeurt dit tijdens korte stukken van een kwartier? Terwijl de pomp rond de 50-60% draait (het is niet de defrost run). Vreemd genoeg draait hij even later op dezelfde toeren zknder geluid.

Ik wil gewoon van het geluid af, zelfs als ik daarvoor van de Weheat Blackbird af moet. Zeker na jullie reacties op mijn posts vind ik het zo dom dat ik hen op advies van Atlaspower op mijn dakkapel heb laten plaatsen. Als de weheat blackbird zoveel lawaai kan maken op een plat dak, zelfs al gebeurt het maar in een paar gevallen zou ik nooit een risico hebben genomen om hem aan te schaffen. Wat er in mijn hoofd gaat is de warmtepomp teruggegeven en mijn geld terugvragen. Ik weet niet waar ze voor openstaan maar ik heb hier 13.5k euro voor betaald! En wou dat ik een andere partij een warmtepomp aan mijn gemetselde gevel had laten hangen, of gewoon op de grond....

Afbeeldingslocatie: https://tweakers.net/i/eZZw4y90nR-mNCbTUnULu-yfwOo=/x800/filters:strip_icc():strip_exif()/f/image/jwb6MoTajSXfM4Yxmk9nxU0Y.jpg?f=fotoalbum_large

Afbeeldingslocatie: https://tweakers.net/i/06UY8abhQWEPQ2Z43h4i3z-FPBs=/x800/filters:strip_icc():strip_exif()/f/image/IcPoCeCV6jLeeZHI19a5QTEe.jpg?f=fotoalbum_large

Afbeeldingslocatie: https://tweakers.net/i/rNx3iqCXDPwX7G9U2DsiDda4bPI=/x800/filters:strip_icc():strip_exif()/f/image/JHc05BAz6Z56Ut7lIqyvP0cV.jpg?f=fotoalbum_large

Afbeeldingslocatie: https://tweakers.net/i/EugojmDozyXawO4UQabG4RyTog8=/x800/filters:strip_icc():strip_exif()/f/image/9beCmT1UzyK6k00rcM3K8zIv.jpg?f=fotoalbum_large

Afbeeldingslocatie: https://tweakers.net/i/eTD9y5uImWy_RIWk-RYRIbsgAdY=/x800/filters:strip_icc():strip_exif()/f/image/xZIUmPT7qjsR4vFMPubtHt4k.jpg?f=fotoalbum_large

Afbeeldingslocatie: https://tweakers.net/i/m-025b4p7cw29-et277Euf8_AIU=/x800/filters:strip_icc():strip_exif()/f/image/ar77ExSRRtlYsUQsDnOWohQ9.jpg?f=fotoalbum_large

Afbeeldingslocatie: https://tweakers.net/i/s_ykgmrvFdrF7_qBbd3PYqgO4b4=/800x/filters:strip_icc():strip_exif()/f/image/4auQGh5qYeOCPEUQdbYOwQTu.jpg?f=fotoalbum_large

[ Voor 13% gewijzigd door Schaaferr op 13-01-2025 06:11 ]


Acties:
  • +1 Henk 'm!

  • Satefan
  • Registratie: Augustus 2022
  • Nu online
Stefannn schreef op zaterdag 11 januari 2025 @ 15:54:
[...]

dan is mijn betoog wellicht minder relevant. excuus.
nb.. ik was gewoon wat bezorgd over de legionella. Dat is uiteindelijk geen kattepis. Hier op tweakers weet je nooit precies wie je voor je hebt. Het is een bonte mix van super experts tot a-technische geïnteresseerden. Er is best wel gevaar dat er iets mis gaat daardoor.
Geen enkele reden om excuus aan te bieden!

Acties:
  • 0 Henk 'm!

  • Kirvis
  • Registratie: Juli 2023
  • Laatst online: 27-10 12:46
illuvattarr schreef op zaterdag 11 januari 2025 @ 14:55:
De laatste dagen dat het kouder is zie ik erg raar gedrag in mijn systeem met weheat sparrow. Het ene moment is er 33 graden water gevraagd om kamertemp van 20 vast te houden. En op een ander moment wordt er 46 graden water gevraagd om een kamertemp van 19.5 vast te houden. Beiden bij zelfde buitentemperatuur van ongeveer een halve graad.

In die tweede situatie wordt de gevraagde temp van 46 dus niet behaald en blijft ie constant blazen op 100%.

Ervaar de laatste dagen vaker van zo'n soort raar gedrag met onnodig veel stoken om de temperatuur vast te houden. Terwijl als ik hem zelf dan limiteer op zeg 40% snachts dan is de temperatuur nog gewoon gelijk in de ochtend.

Iemand enig idee hoe dit komt? Hoe zorg ik ervoor dat er realische watertemperaturen worden gevraagd?
Welke thermostaat heb je?

Acties:
  • 0 Henk 'm!

  • illuvattarr
  • Registratie: Mei 2014
  • Laatst online: 27-10 19:25
Honeywell t6

Acties:
  • 0 Henk 'm!

  • Kirvis
  • Registratie: Juli 2023
  • Laatst online: 27-10 12:46
Ok, die ken ik niet qua instellingen, maar het lijkt er op dat die te agressief is met de aangevraagde temperatuur.

Wellicht kan je ergens in de instellingen de gevraagde temperatuur verlagen, en de opwarmsnelheid aanpassen. Dat moest ik bij onze Toon doen om te voorkomen dat ie te snel een hele hoge temperatuur ging vragen.

Acties:
  • 0 Henk 'm!

  • Satefan
  • Registratie: Augustus 2022
  • Nu online
Kirvis schreef op zaterdag 11 januari 2025 @ 16:58:
[...]


Ok, die ken ik niet qua instellingen, maar het lijkt er op dat die te agressief is met de aangevraagde temperatuur.

Wellicht kan je ergens in de instellingen de gevraagde temperatuur verlagen, en de opwarmsnelheid aanpassen. Dat moest ik bij onze Toon doen om te voorkomen dat ie te snel een hele hoge temperatuur ging vragen.
Volgens mij kun je hier eea instellen: https://www.duurzamerhand...ic-t6-optimaal-instellen/

Acties:
  • +1 Henk 'm!

  • zeekoe
  • Registratie: Januari 2002
  • Laatst online: 27-10 11:44
Pluimvee schreef op zondag 5 januari 2025 @ 20:46:
Andere convectoren of boosters plaatsen zodat het afgiftesysteem zijn warmte beter kwijt kan

[...]

Of de PID regeling van de WP te agressief staat betwijfel ik. De PID van de thermostaat heeft meer invloed.
Wat ik zie is:
- Je nachtverlaging erg laag gaat. De grafiek geeft 17.3 graden als minimale kamertemp
- Doeltemperatuur van 18,5, hetgeen een opwarming van de ruimte vraagt van 1,2 graden. Best aanzienlijk
- Om dit snel voor elkaar te krijgen vraagt de thermostaat een Tset van 45 graden
- (verdere analyse)

Overigens:
1. Je verliest 2 graden tussen de WP en de invoer in je huis!
2. De retour water en wat je huis in gaat zijn gelijk, hetgeen betekent dat je geen warmte in je huis af geeft

Zit de sensor op de juiste leiding?
Bedankt voor het uitgebreide meedenken!
- nachtverlaging: tsja, ik heb hem graag stil 's nachts. De rest van het huis is, ook overdag, zo'n graad of 14. Zo doen we dat hier, en dat moet maar kunnen. :)
- Nav je opmerking heb ik de regelaar van de thermostaat minder heftig laten reageren op de ruimtetemperatuur. Eerst werd het te warm, toen weer iets meer "ruimte-invloed" en nu werkt het lekker.

Betreft warmte niet kwijt kunnen; ik denk dat mijn parallele buffervat roet in het eten gooit. De sensor zit op de juiste leiding, maar meet altijd al iets te laag. Geen ramp volgens mij, omdat het voor de regeling ook maar gewoon een getalletje is. Mijn afgiftesysteem trekt de temperatuur een graad of 4 omlaag.

Metingen op een bepaald moment:

water in38.8
water out39.4
water house in37.4
IR meter gericht op aanvoer38.4
IR meter gericht op retour34.5


Belangrijkste was echter dat de warmtepomp in storing sloeg wanneer hij uit ging, totdat de circulatiepomp een uur later weer aan ging. Dat bleek bij een belletje met Weheat service. Wordt als het goed is eind deze maand opgelost!

En, als het koud genoeg is, warmt hij nu op als een zonnetje!

Afbeeldingslocatie: https://tweakers.net/i/9TP9ht68UCcetuK_jNqyLfGNnLM=/800x/filters:strip_exif()/f/image/H2z3HVJul7iV2r33vUKcTzWu.png?f=fotoalbum_large

(Bewust) zonder elektrisch element, anders zou de dip mogelijk ook weg zijn.

Nieuw huis, nieuwe (verduurzamings)kansen...


Acties:
  • +1 Henk 'm!

  • illuvattarr
  • Registratie: Mei 2014
  • Laatst online: 27-10 19:25
Aan deze thermostaat is verder niks in te stellen als ie op opentherm staat. Bij weheat werkt het beter om de stooklijn te selecteren op koudere dagen. Ik merk dat met de thermostaat de warmtepomp vaak onnodig hard aan het werken is en de gevraagde temperatuur veel hoger is dan nodig.

Heeft iemand advies voor de beste stooklijnwaarden voor een energielabel a woning van 20jaar oud met vloerverwarming?

Acties:
  • +1 Henk 'm!

  • Desembrood
  • Registratie: Juli 2011
  • Niet online
Kirvis schreef op zaterdag 11 januari 2025 @ 11:39:
[...]


Dat is een goed idee. Bij ons werkt 47 graden zoals gezegd prima met 2 volwassenen en 1 peuter (die regelmatig in bad gaat).

Als je de temperatuur lager zet heb je trouwens dubbel voordeel:
  1. Je warmtepomp hoeft er minder energie in te stoppen om hem op temperatuur te krijgen en te houden.
  2. Je hebt minder warmteverlies vanuit de boiler naar de omgeving bij een lage temperatuur omdat de delta T tussen omgeving en boilerinhoud kleiner is.
En dat dubbele voordeel is uiteindelijk goed voor je COP.
Toch lijkt me dit gevaarlijk. Legionella zit altijd in miniscule hoeveelheden in het drinkwater. Het is zaak de hoeveelheid en de groei zo binnen de perken te houden, dat het bij verneveling geen besmettingsgevaar oplevert. Legionella groeit tussen 20-55 graden, en het beste tussen 25-50 graden. (Toevoeging: onder de 20 gaat het niet dood maar kan het zich niet vermenigvuldigen, en ik geloof dat dat boven de 55 ook geldt. Pas bij 60 of hoger vindt afdoding plaats en ook daar kunnen een paar overleven onder een biofilm van kalk bijvoorbeeld). 47 is daarmee een lekkere groeitemperatuur voor ze.

Als je bedenkt dat een warmwaterleiding binnen 45 minuten na gebruik terug moet zijn afgekoeld naar onder 25 graden, en zelfs in een regenplas al legionella lijkt te kunnen ontstaan, heb je een beetje een beeld van hoe snel de groei kan gaan.

De minimale eisen zijn normaalgesproken dat het gehele vat continu 55 graden is. Als je dat niet behaalt, dan weer minimaal eens per week verhitten tot 60 graden voor minimaal 20 minuten. Nu zou je zeggen dat je daaraan voldoet en er dus weinig aan de hand is. Maar dat is dan heel minimaal en de grens opzoeken en geldt alleen voor de warmwatertank zelf.

(Toevoeging: soms lees je ook dat 50 graden is toegestaan mits die 60 graden eens per week, dus dan wordt zelfs een ondergrens van 50 aangehouden. Die lees ik niet terug in de waterwerkbladen maar mogelijk is dit vanuit andere bron wel vereist.)

Aan de rest van het systeem worden ook eisen gesteld. Zoals niet teveel opwarming van koudwaterleidingen wat bij vloerverwarming nog weleens kan gebeuren. En een temperatuur van 55 graden bij het tapwaterpunt aan de kraan. Je behaalt dit toch niet als het vat op 47 staat en je geen vorm van naverwarming/boost toepast. Je hebt dus extra kans op groei in je leidingsysteem zelf naast de al op de grens verkerende boiler.

Het helpt als het water regelmatig wordt gebruikt want doorstroming is ook een factor. Maar de besparing, die fijn is voor de portemonnee en rustiger draaien van de warmtepomp, geeft simpelweg risico's. Niet alleen voor jezelf of je gezin, ook voor bezoek met een minder sterk immuunsysteem, of de volgende eigenaren van je huis. Niet om schuldgevoel aan te praten hoor en ieder moet het zelf weten, maar ik zou ermee oppassen :)

[ Voor 9% gewijzigd door Desembrood op 11-01-2025 18:42 ]


Acties:
  • +1 Henk 'm!

  • Stefannn
  • Registratie: Januari 2023
  • Laatst online: 12:02
Desembrood schreef op zaterdag 11 januari 2025 @ 18:05:
[...]


Toch lijkt me dit gevaarlijk. Legionella zit altijd in miniscule hoeveelheden in het drinkwater. Het is zaak de hoeveelheid en de groei zo binnen de perken te houden, dat het bij verneveling geen besmettingsgevaar oplevert. Legionella groeit tussen 20-55 graden, en het beste tussen 25-50 graden. 47 is daarmee een lekkere groeitemperatuur voor ze.

Als je bedenkt dat een warmwaterleiding binnen 45 minuten na gebruik terug moet zijn afgekoeld naar onder 25 graden, en zelfs in een regenplas al legionella lijkt te kunnen ontstaan, heb je een beetje een beeld van hoe snel de groei kan gaan.

De minimale eisen zijn normaalgesproken dat het gehele vat continu 55 graden is. Als je dat niet behaalt, dan weer minimaal eens per week verhitten tot 60 graden voor minimaal 20 minuten. Nu zou je zeggen dat je daaraan voldoet en er dus weinig aan de hand is. Maar dat is dan heel minimaal en de grens opzoeken en geldt alleen voor de warmwatertank zelf.

Aan de rest van het systeem worden ook eisen gesteld. Zoals niet teveel opwarming van koudwaterleidingen wat bij vloerverwarming nog weleens kan gebeuren. En een temperatuur van 55 graden bij het tapwaterpunt aan de kraan. Je behaalt dit toch niet als het vat op 47 staat en je geen vorm van naverwarming/boost toepast. Je hebt dus extra kans op groei in je leidingsysteem zelf naast de al op de grens verkerende boiler.

Het helpt als het water regelmatig wordt gebruikt want doorstroming is ook een factor. Maar bij deze besparing, die fijn is voor de portemonnee en rustiger draaien van de warmtepomp, geeft simpelweg risico's. Niet alleen voor jezelf of je gezin, ook voor bezoek met een minder sterk immuunsysteem, of de volgende eigenaren van je huis. Niet om schuldgevoel aan te praten hoor en ieder moet het zelf weten, maar ik zou ermee oppassen :)
Ha.. dank voor de bijval… ik voelde me al een “zeur”.
Anyway…
Ik onderschrijf volledig je rapportage…
Dat gezegd hebbende…
Ikzelf heb de “minimaal 1x per week” verbeterd tot 1x per 2 dagen naar 60 graden.
Die 20 minuten gaan echt wel vanzelf. Het is Gods onmogelijk om sneller dan 20 minuten weer af te koelen (of je moet net op dat moment staan te douchen).

Maar “met die heat-up frequentie…”…. Zie ik eigenlijk geen reden om de boel verder in te perken..
Dat betekent dus dat ik de boel inderdaad “zonder restrictie laat afkoelen”, en dus inderdaad “best lang in het 47 graden regime zit”.
Eerlijk gezegd “voelt het een beetje on the edge”, maar met de 2.5x hogere “60 graden frequentie” denk ik toch dat ik het goed doe. Defacto heb ik een veiligheids factor van 2.5 op het minimale. (En het gaat ook al jaren goed zo).

compleet zelfbouw/zelfprogrammeer home-automation, 57 PV panelen 9000kWh/jaar, 135heatpipes 150L zonneboiler met elektrische naverwarming, 2x Vaillant water/water warmtepomp vws36/4.1 3kW, smartEVSE laadpaal, 1wire/X10/P1, jacuzzi, sauna, ioniq5 EV


Acties:
  • +1 Henk 'm!

  • SebastiaanPs
  • Registratie: Oktober 2022
  • Laatst online: 12:24
Schaaferr schreef op zaterdag 11 januari 2025 @ 16:01:
ik heb 6 maanden niet kunnen slapen
In mijn slaapkamer wegens geluid van de de weheat Blackbird. Ik heb tijdelijk geslapen op een andere verdieping maar ook daar had ik veel last. Het probleem lijkt nu opgelost.

Deze post niet om Atlaspower en Weheat af te zeiken, maar wel als waarschuwing en te lering om bij jullie installaties geluid te voorkomen.

Hier mijn situatie en de tijdslijn:

Maart - Augustus 2024 ik heb mijn jaren 70 hoekwoning volledig gerenoveerd en naar energielabel A+++ gekregen. Er zijn dakkapellen en een uitbouw geplaatst. Woning is nu gasloos.

Omstreeks mei 2024 contact gezocht met Weheat wegens goede recensies in dit topic. Ik werd doorverwezen naar hun geronomeerde installateur AtlasPower.

In Juni begonnen met de schouw door Atlaspower. Er waren uiteindelijk 3 afspraken nodig om dit voor elkaar te krijgen. Tijdens de schouw was de constructie van de dakkapel goed zichtbaar voor atlaspower zodat de sitautie goed beoordeeld kon worden. Ik heb duidelijk om advies gevraagd: "ik ga in de dakkapel slapen, kan de 8 kW blackbird op het dak geïnstalleerd worden zonder dat ik deze hoor en last krijg van geluid/trillingen" . Er werd mij uitgelegd dat de bb de allerstilste warmtepomp is en dat ik er echt geen last van zou hebben. Ze hadden goede ervaringen het plaatsen van de bb op dit soort dakkapellen.

Omstreeks juni/juli is het traject van installatie begonnen. Ik denk dat er 10 afspraken zijn geweest voordat de Blackbird gestart kon worden. Er was een verkeerd boilervat geleverd (Inventum 300l, terwijl ik Weheat 300l had) besteld. Afspraken werden geannuleerd. Voor sommige afspraken was niet met voldoende tijd ingepland. Situatie tijdens de nieuwe afspraak was anders dan dat was aangenomen waardoor ze niet genoeg tijd hadden. Verkeerde materialen mee, etc. Al met al hele goede bedoelingen en alles is uiteindelijk gelukt, maar deze periode kostte mij veel energie.

Onstreeks augustus 2024 1e startup van de full electric 8 kW blackbird met 300l boilervat en 50l buffervat. Gelijk enorm lawaai, alsof er een vrachtwagen met uitlaat stond te bulderen in mijn slaapkamer. De werknemers van Atlaspower verzekerden me dat dit alleen met de startup en lucht in het systeem te maken had. Echter het geluid bleef aanhouden. Vanaf 40% compressor vermogen, en bulderend hard tijdens de 100% sww run. Het was mij duidelijk dat er geluidskoppeling was tussen de bb buitenunit en mijn dak. Het kostte echter veel moeite om atlaspower te overtuigen.

Periode augustus 2024 tot en met januari 2025. Tientallen keren contact gehad met atlaspower. Er zijn tientallen afspraken geweest. Afspraken werden verzet, afgezegd, ploegen moesten op vrijdag naar Friesland, Flevoland, en belden mij dan af omdat het te ver was. Verzetten de afspraak op naar zaterdag waar ze weer te druk waren, en kwamen uiteindelijk op zondag opdagen. Heel weekend verpest!

Er moest een thermostaat geïnstalleerd worden, dit heeft uiteindelijk 4 afspraken gekost omdat ze de verkeerde thermostaat hadden meegenomen (3x dezelfde) en uiteindelijk nog 2x teruggekomen om hem goed in te stellen. Er is een lekkage aan het buffervat geweest. De binnen unit is vervangen. De inlaat combinatie was verkeerd geïnstalleerd en lekte op mijn gloednieuwe vloer en gestucte muren 3x voor teruggeweest. 2x teruggeweest om leidingen beter te beugelen en isoleren. Ook een stuk of 5 keer teruggeweest voor het geluid.

Het vervelende was dat iedereen ook voor afzonderlijke dingen kwam. Degene die voor het geluid kwam kon niet naar de thermostaat kijken. En degene die voor het geluid kwam niet naar de inlaat combinatie etc. Daarom deze periode tot vermoeiens toe met Atlaspower aan het bellen en mailen geweest en veel dagen vrij genomen van werk om atlaspower te kunnen ontvangen. Erg vervelend als ze dan niet op kwamen dagen!

Aan het geluid werd het volgende gedaan:
1. Stond eerst op 4 rubberen blokjes
2. Uiteindelijk een rubberen mat en betonnen tegel geplaatst onder de rubberen blokjes. Dit lostte het probleem niet op
3. Ik ben daarna zelf het dak opgeweest met iemand van Atlaspower. Geconstateerd dat de veren onder de bb buitenunit in het rubberen blokje zakte waardoor de schuimen behuizing van de bb contact maakte met de rubberen tegel. Zo ontstond de koppeling tussen en dak en de buitenunit en daardoor het geluid.
4. Na meerdere weken wachten (4) heb ik nu 4 hardere blokjes gekregen en zojuist tussen de veren van de bb en de rubberen blokken geplaatst. De veren kunnen nu weer vrij bewegen, er is geen contact meer, geen geluid (althans zeer minimaal niet storend geluid boven de 80%, dat is acceptabel)

Zie foto,

Je ziet de manier van ondersteuning: rubber tegel - betontegel - rubber blok - schuim blok. de buitenunit staat nu vrij. Let bij jullie installatie op dat ze het zo installeren! Of iig stevige big blocks gebruiken waarbij de schuimen behuizing geen contact maakt met de blocks.

Weheat hierin: meerdere keren gebeld. Elke keer te horen dat ik gewoon met de installateur dit moest oplossen. Ik gaf aan dit te begrijpen immers ik heb de aankoop bij Atlaspower gedaan en niet bij Weheat. Wel heb ik weheat gevraagd met de situatie mee te kijken en ze hebben beloofd dit te doen.

Ik heb ook wel het idee gehad dat weheat een aantal keer met atlaspower contact heeft gehad maar ik heb dit een hele vervelende periode gevonden. Atlaspower gaf aan dat ze weheat om een oplossing hadden gevraagd en dat hierover werd nagedacht en dat ik op een antwoord van weheat moest wachten. Weheat gaf aan dat ze atlaspower al hadden geïnstrueerd en dat de bal bij atlaspower lag. Deze periode heeft 6 maanden geduurd, belachelijk. Er zat soms 6 weken tussen een nieuwe afspraak.

In al die tijd ben ik snachts wakker geworden van het geluid in mijn logeerkamer op de 1e verdieping. En heb ik überhaupt niet geslapen in mijn master bedroom onder de dakkapellen.

Uiteindelijk ben ik zelf het dak opgegaan om de schuimen blokken te plaatsen. Toen atlaspower er was, was het slecht weer en konden zij het niet doen. Ik durfde het niet aan om op een nieuwe afspraak te wachten dus heb het zelf maar geplaatst


Goed klinkt allemaal vrij heftig of niet?

Hier ook even een positieve draai want dit is echt niet bedoeld om atlaspower en weheat in kwaad daglicht te zetten:
-alles is nu wel gewoon opgelost. Ik heb een stille warmtepomp die geen ruimte in neemt omdat hij op het dak staat en efficiënt draait
-atlaspower ondanks alle tegenslagen heeft me altijd vriendelijk te woord gestaan en is wel door blijven werken tot het was opgelost. Ondanks alle on handigheden hebben ze me niet in de steek gelaten. Ik geloof dat er gewoon goede bedoelingen waren.
-na vele ervaringen in dit topic, gaat een Blackbird installatie meestal gewoon goed. Hier was het een stom samenspel door de dakconstructie in mijn dakkapel en de ondersteuning van de Blackbird die niet goed was. Weheat zal hier inmiddels van geleerd hebben. En zo niet laat ik ze in elk geval ook dit topic zien. Ik ben denk ik een uitzonderlijke situatie, en heb pech gehad. Dat betekent natuurlijk niet dat jullie ook problemen gaan hebben!

Toevallig start jet een sww run op 100% en het geluid is stukken minder dan eerst. Maar ik hoor toch nog een brom. Ik denk toch reden om weheat een keertje langs te laten komen.

Ow, en als je je op de foto stoort aan het water op de gloednieuwe dakkapel, ik ook! Nog een puntje dat ik afhandel met de aannemer.

Ik ben benieuwd naar jullie reacties op mijn post!

[Afbeelding]

[Afbeelding]

[Afbeelding]

[Afbeelding]

[Afbeelding]

[Afbeelding]

[Afbeelding]
Wat een verhaal zeg… Best heftig.
Enorm respect dat je zo sportief schrijft waarbij je de positieve en negatieve aspecten allebei belicht. _/-\o_
Ik hoop oprecht dat je nu rustig en zonder overlast kunt wonen en slapen.

Voor eenieder met geluidsoverlast door resonantie, wat veel voorkomt bij plaatsing op een dak: in dit topic kun je veel nuttige info en tips vinden om resonantie te voorkomen: Trillingen warmtepomp dempen
Plaatsing op een dakkapel en een houten dakconstructie geven extra risico.

WP: Mitsubishi Electric SUZ-SWM80VA2 + ERSD-VM2D. PV 3330 Wp. Huis 1931, gasloos sinds jan '24.


Acties:
  • 0 Henk 'm!

  • Schaaferr
  • Registratie: April 2024
  • Laatst online: 12-02 12:06
SebastiaanPs schreef op zaterdag 11 januari 2025 @ 18:23:
[...]

Wat een verhaal zeg… Best heftig.
Enorm respect dat je zo sportief schrijft waarbij je de positieve en negatieve aspecten allebei belicht. _/-\o_
Ik hoop oprecht dat je nu rustig en zonder overlast kunt wonen en slapen.

Voor eenieder met geluidsoverlast door resonantie, wat veel voorkomt bij plaatsing op een dak: in dit topic kun je veel nuttige info en tips vinden om resonantie te voorkomen: Trillingen warmtepomp dempen
Plaatsing op een dakkapel en een houten dakconstructie geven extra risico.
Ja precies die schuim/rubber blokjes heb ik nu en lijken goed te werken. De bb zelf staat al op veren dus die heb je niet extra nodig.

Acties:
  • +1 Henk 'm!

  • Desembrood
  • Registratie: Juli 2011
  • Niet online
Stefannn schreef op zaterdag 11 januari 2025 @ 18:14:
[...]

Ha.. dank voor de bijval… ik voelde me al een “zeur”.
Anyway…
Ik onderschrijf volledig je rapportage…
Dat gezegd hebbende…
Ikzelf heb de “minimaal 1x per week” verbeterd tot 1x per 2 dagen naar 60 graden.
Die 20 minuten gaan echt wel vanzelf. Het is Gods onmogelijk om sneller dan 20 minuten weer af te koelen (of je moet net op dat moment staan te douchen).

Maar “met die heat-up frequentie…”…. Zie ik eigenlijk geen reden om de boel verder in te perken..
Dat betekent dus dat ik de boel inderdaad “zonder restrictie laat afkoelen”, en dus inderdaad “best lang in het 47 graden regime zit”.
Eerlijk gezegd “voelt het een beetje on the edge”, maar met de 2.5x hogere “60 graden frequentie” denk ik toch dat ik het goed doe. Defacto heb ik een veiligheids factor van 2.5 op het minimale. (En het gaat ook al jaren goed zo).
In de dagen tussen het verhitten en (deels) afdoden in je tapwatertank, kan legionella wel wat groeien maar je geeft het vast veel minder kans op deze manier.

Vanuit je tank verspreidt het zich in de tussentijd wel naar je leidingen (hoewel minder dan wanneer het een hele week tijd krijgt om te broeien en groeien). En zeker bij kalkrijk water (sneller biofilm) heb je wel wat meer kans op groei daar als het water meestal maar 47 graden is. Als het er eenmaal zit krijg je het niet snel weg. Dan kan het, denk ik, helpen om net na de desinfectie run de kranen een tijdje te laten lopen om er 60+ graden doorheen te sturen.

Zelf wil ik ook eens per 2-3 dagen het warmwatervat op 60 graden ook gaan toepassen. Hoewel Weheat in hun software die optie helaas nog niet biedt. En om koudelagen in het warmwatervat te voorkomen gekozen voor de Itho I-WPV 3G die het water tijdens het opwarmen gelijkmatig verdeeld met een pomp. Nog beter is een circulatiepomp die het water in de boiler regelmatig rondpompt, ook tussen opwarmbeurten door. Maar zoiets heb ik niet kunnen vinden en ben niet handig genoeg om het zelf te regelen.

Acties:
  • 0 Henk 'm!

  • Pandabeer35
  • Registratie: Mei 2011
  • Laatst online: 27-10 22:49
@Sjoerd666 inmiddels de storing verholpen? Kun je een update geven van de oplossing?

Acties:
  • 0 Henk 'm!

  • HarmPeters69
  • Registratie: November 2024
  • Laatst online: 27-10 22:22
illuvattarr schreef op zaterdag 11 januari 2025 @ 17:51:
[...]

Aan deze thermostaat is verder niks in te stellen als ie op opentherm staat. Bij weheat werkt het beter om de stooklijn te selecteren op koudere dagen. Ik merk dat met de thermostaat de warmtepomp vaak onnodig hard aan het werken is en de gevraagde temperatuur veel hoger is dan nodig.

Heeft iemand advies voor de beste stooklijnwaarden voor een energielabel a woning van 20jaar oud met vloerverwarming?
@illuvattarr Ik heb geen advies voor een stooklijn en deze is volgens mij ook niet nodig icm T6. De WP wordt aangestuurd door gewenste aanvoertemp die van T6 komt, bij mijn weten. In ons geval is dit vrijwel een vlakke lijn (als gewenste kamertemp constant is en buitentemperatuur constant). Zie jij wel fluctuaties bij gebruik T6?

Acties:
  • 0 Henk 'm!

  • Pandabeer35
  • Registratie: Mei 2011
  • Laatst online: 27-10 22:49
Kirvis schreef op zaterdag 11 januari 2025 @ 16:58:
[...]


Ok, die ken ik niet qua instellingen, maar het lijkt er op dat die te agressief is met de aangevraagde temperatuur.

Wellicht kan je ergens in de instellingen de gevraagde temperatuur verlagen, en de opwarmsnelheid aanpassen. Dat moest ik bij onze Toon doen om te voorkomen dat ie te snel een hele hoge temperatuur ging vragen.
@Kirvis hoe stel je dat in op de Toon? Krijg volgende week een BB en heb een rooted Toon hangen die ik in OT wil aankoppelen

Acties:
  • 0 Henk 'm!

  • Dbm12
  • Registratie: Januari 2007
  • Laatst online: 09:44
Ik ben bezig met meerdere offertes opvragen voor een Sparrow voor zowel SWW als verwarming.
Een korte vraag waar ik niet uitkom en na mijn offertegesprek met Coolblue ook geen duidelijk antwoord op kreeg is of de backup heater die in de interne binnenunit zit zowel gebruikt kan worden voor SWW als verwarming. Coolblue gaf aan dat hij als het goed is alleen voor SWW zal zijn.

Op https://www.weheat.nl/producten/overig/binnenunit zie ik het volgende staan:
is uitgerust met twee circulatiepompen en een 3 kW backup heater en vormt de ruggengraat van een efficiënt en volledig elektrisch verwarmingssysteem. Deze unit is ontworpen voor zowel verwarming als tapwater
Maar daar staat dus niet expliciet dat de backup heater voor beide of slechts voor SWW of verwarming is.

Reden voor de vraag is dat ik met mijn eigen berekeningen tot -8 op basis van historisch gasverbruik (tot 8 jaar terug) het moet redden met 5.4KW. Maar voor mijn gemoedsrust zou ik het fijn vinden als de backup heater dan wel SWW als verwarming kan bijspringen voor die gevallen dat het nog eens kouder wordt in Nederland.

Iemand hier ervaring/kennis van?

http://luxeofzuinig.blogspot.com/


Acties:
  • +1 Henk 'm!

  • Tijgerkracht
  • Registratie: Juni 2005
  • Laatst online: 12:20
Desembrood schreef op zaterdag 11 januari 2025 @ 19:22:
[...]


In de dagen tussen het verhitten en (deels) afdoden in je tapwatertank, kan legionella wel wat groeien maar je geeft het vast veel minder kans op deze manier.

Vanuit je tank verspreidt het zich in de tussentijd wel naar je leidingen (hoewel minder dan wanneer het een hele week tijd krijgt om te broeien en groeien). En zeker bij kalkrijk water (sneller biofilm) heb je wel wat meer kans op groei daar als het water meestal maar 47 graden is. Als het er eenmaal zit krijg je het niet snel weg. Dan kan het, denk ik, helpen om net na de desinfectie run de kranen een tijdje te laten lopen om er 60+ graden doorheen te sturen.
Kijk deze van Heat Geek eens over Legionella
YouTube: What Temperature Should Hot Water Be? | LEGIONELLA Explained

21x325WP, 10x410WP, SE10K, Blackbird 8K, vloerverwarming en fancoils, Vent-Axia WTW

Pagina: 1 ... 44 ... 123 Laatste

Let op:
Vragen om, of het aanbieden van referrals zijn op heel tweakers niet toegestaan. Dit topic is daar geen uitzondering op.