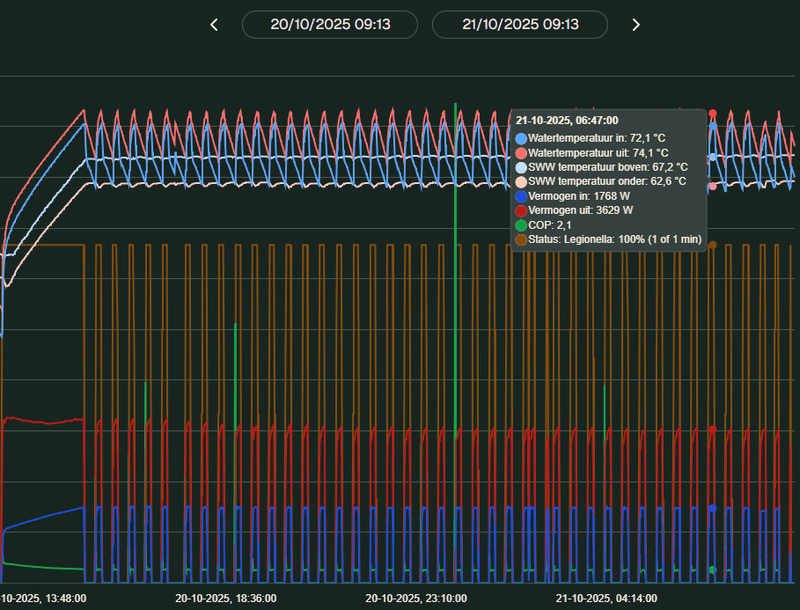
Zag je wel dat je warm water een hoge temperatuur had van de legionella run(s)?
MSI MPG X870E CARBON WIFI, Ryzen 9 9900X, 64GB, Gigabyte AORUS M RTX5080, Samsung 990 Pro 4TB, Samsung 970 EVO 2TB, Samsung OLED G9, LG 48CX, LG 77G5, Xbox Series X, PS4 Pro, Galaxy Z Fold7 512GB, Kia EV6 RWD 77,4 kWh Plus, Weheat BB P80, Snapmaker U1
Heel interessant. Ik ben benieuwd naar je script in HA.Koplopert schreef op dinsdag 21 oktober 2025 @ 08:44:
Ik heb sinds januari een Flint in hybride opstelling, al is sinds twee dagen na installatie de gasketel niet meer aangeweest voor verwarming. Al snel ben ik overgestapt van OT naar stooklijn, vanwege het grillige vraaggedrag van de T6R. Op zich ben ik tevreden over het gedrag van de WP met stooklijn, maar er was ook duidelijk ruimte voor verbetering.
* Ik heb een dynamisch contract, daar trekt de stooklijn zich niets van aan
* Op stooklijn stookt de WP 's nachts het hardst, vanwege de lagere temperaturen. Dat is juist vanwege die lagere temperatuur minder efficient (lagere COP). Bovendien heb ik een thermisch traag huis met veel beton en vloerverwarming.
Geïnspireerd op het verhaal van @Jpiek heb ik daarom een OTGW besteld (bij NODO) en een eigen aansturing gemaakt in HA. Via de OTGW kan ik mijn eigen aanvoertempertuur opleggen aan de Flint. De filosofie is als volgt:
* Ik wil een stooklijn die niet meer meebeweegt met het dag/nachtritme. Daarom neem ik als input voor de stooklijn niet de instantane buitentemperatuur, maar de gemiddelde voorspelde temperatuur voor de komende 24 uur.
* Ik maak een correctie op prijs: aanvoertemp omhoog bij lage prijzen, omlaag bij hoge prijzen
* Ik maak een correctie op buitentemperatuur: als het warmer is dan het gemiddelde voor het komende etmaal: aanvoertemp iets omhoog en andersom
* Beide correcties mogen niet meer dan 1.5 graden zijn
* Correcties zijn neutraal over 24 uur
Dat ziet er zo uit:
[Afbeelding]
Omdat het nog niet erg koud is beweegt de daadwerkelijke aanvoertemp er omheen. Ik ben benieuwd hoe het systeem zich de komende tijd gaat gedragen. De heftigheid van de correcties zijn nu 'educated guesses', misschien zijn daar nog wel tweaks nodig.
Ik hoop dat je die wilt delen of er wat meer over wilt vertellen.
Oil return Cycle, nodig als de WP langer op laag vermogen draait.kreekel schreef op dinsdag 21 oktober 2025 @ 20:00:
Weet iemand waarvoor er piekjes in het vermogen komen?
[Afbeelding]
Niet ieder afgiftesysteem is gelijk en 9 x in 12 uur bij deze buitentemperaturen is geen pendelen en geen reden tot zorgen. Pomploze verdeler toegepast?Tijgerkracht schreef op dinsdag 21 oktober 2025 @ 17:46:
[...]
Dit gedrag is niet wenselijk (hier hebben we runs van enkele uren achter elkaar, ook op laag vermogen).
Gebruik je stooklijn, aan/uit of opentherm aansturing?
Of je warmtepomp staat te pendelen omdat ie de warmte niet kwijt kan en zit al op z'n minimum vermogen van 400 watt. Heb je alle radiatoren en vloerverwarmingsverdelers open staan?
Weheat Sparrow + WH-MDC09J3E5 + ITHO AMBER 9.5. 26x245 WP Panelen. WP boiler 200L Adviseur Warmtepomponline&Fancoilonline
We hebben nog de oude pompverdeler die bij de ketel zat, (nog) niet vervangen. Deze schakelt tegelijkertijd met de binnenunit (zodra deze boven 15W vermogen komt) via Energy sockets van HWCarboy54 schreef op dinsdag 21 oktober 2025 @ 20:10:
[...]
Niet ieder afgiftesysteem is gelijk en 9 x in 12 uur bij deze buitentemperaturen is geen pendelen en geen reden tot zorgen. Pomploze verdeler toegepast?
Nog een dringend advies: Vervang z.s.m. de mengende verdeler door een pomploze uitvoering.
[ Voor 5% gewijzigd door dunklefaser op 21-10-2025 20:26 ]
Nobody is perfeckt - But who wants to be Nobody? - Vrijwillig Energycoach Fiat LUXus! - Some Insights
Hing er niet ook nog een gasketel? Moet je dan wel het menggedeelte weghalen. Wellicht handiger om die hybride verdeler te nemen dan?dunklefaser schreef op dinsdag 21 oktober 2025 @ 20:24:
@Tijgerkracht IK ben het eens met dat wat @Carboy54 schrijft. Wat @Mjans19 via de onmogelijke HW-grafiek laat zien is geen gependel van de wp - eerder aan/uit regeling via de thermostaat.
Nog een dringend advies: Vervang z.s.m. de mengende verdeler door een pomploze uitvoering.
EvoHome heb ik verwijderd, die bleef half uur aan half uur uit sturenBas Post schreef op dinsdag 21 oktober 2025 @ 19:28:
[...]
Ik heb exact hetzelfde gedrag met mijn BB P60, die sinds 3 oktober actief is. Had dezelfde vraag ook al eerder gesteld. Ik heb de BB op stooklijn draaien. Buffer van 100L, vloerverwarming 110m2 die aangestuurd wordt door Honeywell Evohome, waarvan ketel aansturing is uitgeschakeld.
[Afbeelding]
Totaal niet geschikt voor een warmtepomp dat EvoHome
EvoHome doet hier alleen de naregeling van de slaapkamers
Aansturing op aan/uit wordt gedaan door een Shelly vanuit Home Assistent
Runs van minimaal 4 uur
21x325WP, 10x410WP, SE10K, Blackbird 8K, vloerverwarming en fancoils, Vent-Axia WTW, EV sinds 2018
ik heb zelf 4 groepen waar van 1x slaapkamer die dicht staat, ik heb geen last van pendel gedrag. Wat zou dan de beste stand zijn voor de Wilo Para HU 25/6-43/SCU die 64m2 vvw heeft. ik heb deze nu in middenstand en midden staan. Het is maar een paar Watt en een verdeler + plaatsen = nietgratis.dunklefaser schreef op dinsdag 21 oktober 2025 @ 20:24:
Vervang z.s.m. de mengende verdeler door een pomploze uitvoering.
ik heb er al mee zitten spelen maar zie geen effect, de flint loopt hier strak op 0,8m3/h, Cop is prima , en heb nu 1 of 2 runs per dag tussen 10-18 daarna staat de flint in nachtstand uit. Mede door zon en isolatie
Ik ken de warmtepomp niet en 0,8 m³/h met een prima COP zegt me ook niets.rob2011 schreef op dinsdag 21 oktober 2025 @ 20:49:
[...]
ik heb zelf 4 groepen waar van 1x slaapkamer die dicht staat, ik heb geen last van pendel gedrag. Wat zou dan de beste stand zijn voor de Wilo Para HU 25/6-43/SCU die 64m2 vvw heeft. ik heb deze nu in middenstand en midden staan. Het is maar een paar Watt en een verdeler + plaatsen = nietgratis.
ik heb er al mee zitten spelen maar zie geen effect, de flint loopt hier strak op 0,8m3/h, Cop is prima , en heb nu 1 of 2 runs per dag tussen 10-18 daarna staat de flint in nachtstand uit. Mede door zon en isolatie
En een pomploze verdeler i.c.m. LTV is gewoon de standaard - warmtepomp of niet.
De invloed van een mengende verdeler op de (s)COP hoef ik hier niet uit te leggen.
[ Voor 4% gewijzigd door dunklefaser op 21-10-2025 21:02 ]
Nobody is perfeckt - But who wants to be Nobody? - Vrijwillig Energycoach Fiat LUXus! - Some Insights
@Tijgerkracht IK ben het eens met dat wat @Carboy54 schrijft. Wat @Mjans19 via de onmogelijke HW-grafiek laat zien is geen gependel van de wp - eerder aan/uit regeling via de thermostaat.
Nog een dringend advies: Vervang z.s.m. de mengende verdeler door een pomploze uitvoering.
Ik heb geen ketel meer dus all electric. Waarom zou ik de verdeler moeten vervangen door een pomploze. Mijn installateur gaf aan om het eerst te proberen met de huidige verdeler.
Meet maar eens de temperaturen voor en na verdelerMjans19 schreef op dinsdag 21 oktober 2025 @ 21:21:
[quote]dunklefaser schreef op dinsdag 21 oktober 2025 @ 20:24:
@Tijgerkracht IK ben het eens met dat wat @Carboy54 schrijft. Wat @Mjans19 via de onmogelijke HW-grafiek laat zien is geen gependel van de wp - eerder aan/uit regeling via de thermostaat.
Nog een dringend advies: Vervang z.s.m. de mengende verdeler door een pomploze uitvoering.
Ik heb geen ketel meer dus all electric. Waarom zou ik de verdeler moeten vervangen door een pomploze. Mijn installateur gaf aan om het eerst te proberen met de huidige verdeler.
Door het mengen verlaag je de temperatuur in de vvw. Dus je WP maakt onnodig warm water. Het werkt ongetwijfeld, maar kan efficienter
5670PV op OzOOO, 5640PV op WnWWW, 3150PV op muur op ZZZW, vloerisolatie, HR++,dakisolatie, PANA 9Jmonoblock WP, Ioniq EV 2017
Misschien kan de huidige verdeler worden "omgebouwd" tot een pomploze?Mjans19 schreef op dinsdag 21 oktober 2025 @ 21:21:
[quote]dunklefaser schreef op dinsdag 21 oktober 2025 @ 20:24:
@Tijgerkracht IK ben het eens met dat wat @Carboy54 schrijft. Wat @Mjans19 via de onmogelijke HW-grafiek laat zien is geen gependel van de wp - eerder aan/uit regeling via de thermostaat.
Nog een dringend advies: Vervang z.s.m. de mengende verdeler door een pomploze uitvoering.
Ik heb geen ketel meer dus all electric. Waarom zou ik de verdeler moeten vervangen door een pomploze. Mijn installateur gaf aan om het eerst te proberen met de huidige verdeler.
De invloed van een mengende verdeler op de sCOP is bekend, of niet?
Nobody is perfeckt - But who wants to be Nobody? - Vrijwillig Energycoach Fiat LUXus! - Some Insights
Idd. Ik heb dit ook, kamer is op temp. warmteafgifte is te laag en de WP gaat uit.Razer schreef op dinsdag 21 oktober 2025 @ 18:00:
@Tijgerkracht @Mjans19
Dit is geen pendelen... Pendelen is om de 5 minuten aan, uit, dit is gewoon een ruimte die op temperatuur is en waar de WP het minimale vermogen niet meer kwijt kan. Waarschijnlijk OT aansturing, waarbij vraag temp en aanvoertemp te ver uit elkaar gaan lopen en ververolgens ook een te hoge retour terug komt.
Niks om zorgen over te maken, als het iets kouder wordt speelt dit niet meer.
Hier runs van 45-75 minuten. Als het onder de 10c is gewoon weer een paar uur.
10-15c buiten is gewoon lastig voor een p80.
Mij is hetzelfde opgevallen, geen idee wat de reden is. Had jij er al iets meer over uitgevonden?Sir Bacon schreef op dinsdag 7 oktober 2025 @ 10:07:
Goedendag, even een vraagje over de Weheat integratie in Home Assistant.
Bij mij staat bij 'DHW pump flow' dat deze niet meer beschikbaar is. Ik heb die in het verleden wel gehad. Iemand een idee of die permanent niet meer beschikbaar is? Of alleen in bijzondere gevallen?
Voor de goede orde, 'Central heating pump flow' komt wel door.
Dan staat de pomp op “gedeactiveerd” in plaats van op “standby” en geeft de api geen waarde terug. Als hij weer gaat lopen komt het weer in orde. Zo niet even de integratie herladen zodra de status is aangepast.Graif schreef op dinsdag 21 oktober 2025 @ 21:46:
[...]
Mij is hetzelfde opgevallen, geen idee wat de reden is. Had jij er al iets meer over uitgevonden?
Waarom hij overigens op gedeactiveerd status gaat is mij een raadsel.
[ Voor 8% gewijzigd door Dbm12 op 21-10-2025 22:14 ]
Is hier al genoeg ook door mij over geschreven waarom. Zoek maar even. Eruit is het advies.Mjans19 schreef op dinsdag 21 oktober 2025 @ 20:21:
[...]
We hebben nog de oude pompverdeler die bij de ketel zat, (nog) niet vervangen. Deze schakelt tegelijkertijd met de binnenunit (zodra deze boven 15W vermogen komt) via Energy sockets van HW
Weheat Sparrow + WH-MDC09J3E5 + ITHO AMBER 9.5. 26x245 WP Panelen. WP boiler 200L Adviseur Warmtepomponline&Fancoilonline
Plan is om de BB op het platte dak boven de voordeur te zetten, en direct naar binnen te boren, om binnendoor naar zolder te gaan. Scheelt warmteverlies buiten en esthetisch mooier dan een lelijke goot over de muur boven de voordeur. Koof eromheen en je ziet er binnen niks van.
Maar zoonlief van 3.5j slaapt in desbetreffende kamer waar de leiding doorheen zou gaan, en het is ons allemaal wat waard om hem daarin niet teveel te storen😜
[ Voor 5% gewijzigd door Aeien op 21-10-2025 22:59 ]
Ook als je boven radiatoren hebt?Carboy54 schreef op dinsdag 21 oktober 2025 @ 22:20:
[...]
Is hier al genoeg ook door mij over geschreven waarom. Zoek maar even. Eruit is het advies.
Bij ons staat hij op zo’n zelfde constructie en ik hoor hem nooit. Maar bij ons zit de bijkeuken eronder…dutchman1979 schreef op maandag 20 oktober 2025 @ 16:38:
We zijn in de aanloop naar een Weheat Blackbird P80 installatie, ik twijfel nog over het geluid icm plaatsing op ons platte dak. Dit is een houten constructie die naderhand van buiten met 120mm isolatieplaten nageisoleerd is waar vervolgens het bitumen overheen gelegd is.
In deze ruimte is onze hoofdslaapkamer.
In hoeverre is een Blackbird die aanslaat, moduleert of gewoon in bedrijf is, resonantie vrij te krijgen of te installeren ?
Mijn installateur meent dat dit wel moet lukken, heeft iemand hier op het forum hier ervaring mee opgedaan ?
Heb je ze nodig? Hier niet nodig, maar op watertemp 30gr zijn ze voelbaar ‘warm’. Komt er ook echt wel warmte van af. Bij 27gr komt er wat lauwige warmte van af.
/f/image/yIGxnCXJGUs7Yg1HEpaUIUBW.png?f=fotoalbum_large)
Tot nu toe ben ik tevreden over de OpenTherm aansturing, hopelijk blijft dat zo als het buiten ook kouder is.
What a fine day for Science! | Specs
Als je op het forum zoekt naar mengverdeler dan zie je dat er best veel mensen zijn met dezelfde situatie. En er wordt door iemand ook geschreven over ‘gescheiden circuits’. Dat gaf mij inzicht in mijn situatie (die overigens anders is dan die van jou).
Als je boven met dezelfde water temperatuur uit de voeten kan JA. Zoniet daar afgifte verbeteren. KISS is voor een warmtepomp vaak het beste.
Weheat Sparrow + WH-MDC09J3E5 + ITHO AMBER 9.5. 26x245 WP Panelen. WP boiler 200L Adviseur Warmtepomponline&Fancoilonline
MrBlueEyes schreef op dinsdag 21 oktober 2025 @ 20:04:
[...]
Zag je wel dat je warm water een hoge temperatuur had van de legionella run(s)?
Kan dit alleen maar onderschrijven... Beneden blijft het warm (ook in de winter) met max 30 graden Ta. Maar op zolder werd het dan 16 graden (ouderwetse T11 radiatoren en enkele plaat radiatoren).Carboy54 schreef op woensdag 22 oktober 2025 @ 08:48:
[...]
Als je boven met dezelfde water temperatuur uit de voeten kan JA. Zoniet daar afgifte verbeteren. KISS is voor een warmtepomp vaak het beste.
Nu ligt alles eruit, 4x Jaga Stradas komen deze week binnen...uitvoeren met heatboosters.
Warmtepomp is 1 ding - afgiftesysteem is net zo belangrijk.
Iets anders: App en portal liggen er hier uit...zouden ze de "Energie inzichten" aan het updaten zijn
[ Voor 8% gewijzigd door jelleeelco op 22-10-2025 09:20 ]
Door hogere aanvoer temperaturen minder efficiënt. Aanpassing afgiftesysteem is efficiënter.
Weheat Sparrow + WH-MDC09J3E5 + ITHO AMBER 9.5. 26x245 WP Panelen. WP boiler 200L Adviseur Warmtepomponline&Fancoilonline
Maar sowieso die HTV verdeler vervangen voor een LTV dan wel Hybride (als er nog een gasketel in het systeem zit en er een kans is dat die aanspringt...al is die kans klein, als die aanspringt en je hebt een gewone LTV dan kan je vloer eruit knallen).Carboy54 schreef op woensdag 22 oktober 2025 @ 09:21:
[...]
Door hogere aanvoer temperaturen minder efficiënt. Aanpassing afgiftesysteem is efficiënter.
Idem hier . Hij is vanochtend vroeg aangegaan en staat nu al een paar uurtjes 190 Watt te draaien met cop 9,2 .Open therm ookHarmsen schreef op woensdag 22 oktober 2025 @ 08:31:
Vannacht heeft de Sparrow hier fijn 6 uren lang rond de 180 tot 190 watt staan pruttelen om te verwarmen:
[Afbeelding]
Tot nu toe ben ik tevreden over de OpenTherm aansturing, hopelijk blijft dat zo als het buiten ook kouder is.
Ja weet ik. Totdat je zelf niet thuis bent, ketelmonteur is langs geweest voor onderhoud en de settings veranderd heeft... je vrouw denkt er niet aan totdat ze 'krak' in de tegels hoort.PVPaneel schreef op woensdag 22 oktober 2025 @ 09:56:
@jelleeelco Ik ben het niet oneens met wat je zegt, maar wil er wel aan toevoegen dat veel ketels zich tegenwoordig ook laten terugschroeven tot best lage temperaturen (zeg maar max 40 graden), dat is voor je linoleum misschien nog steeds te hoog, maar de meeste vloeren kunnen dat wel hebben..
Nee dank je
Tijdens de testrun op 80% gedraaid en eigenlijk weinig geluid.
Gelukkig draait de warmtepomp eigenlijk nooit 80%, goed voor het verbruik.
Helaas maakt de warmtepomp wel veel geluid als deze op 20% draait, wat het vaakst voorkomt.
Het is een vervelend reutelend geluid wat 99% zeker de compressor is.
De installateur heeft het bij Weheat neergelegd, maar misschien dat jullie een briljant idee hebben om het op te lossen.
Dit was samen met de suizende hoofdleiding (die door de slaapkamer gaat, technische ruimte zolder is recht boven de slaapkamer) geen al te beste eerste impressie.
Door de pomp op zolder wat lager in te stellen (ten koste van vermogen gok ik), heb ik in ieder geval daar geen last meer van.
Te weinig geld voor alle gadgets.
Ik overweeg een Sparrow warmtepomp. Nu vind ik het lastig om te begrijpen hoe goed de warmtepomp is in vergelijking met andere warmtepompen in echte omstandigheden. Ik keek bij de Consumentenbond (https://www.consumentenbond.nl/warmtepomp), maar die hebben WeHeat niet getest. Weet iemand een andere onafhankelijke test waar WeHeat warmtepompen tegenover andere merken en modellen zijn getest?
En dan hoor ik je denken...3920 watt...dat is meer dan 16A kan leveren, toch?
Maar de zonnepanelen staan te knallen en het voltage is hier 245v, dus dat levert dan 3920 watt op bij 16A.
[ Voor 28% gewijzigd door Tijgerkracht op 22-10-2025 13:14 ]
21x325WP, 10x410WP, SE10K, Blackbird 8K, vloerverwarming en fancoils, Vent-Axia WTW, EV sinds 2018
Over het algemeen beveelt de Consumentenbond produkten aan waar ze ook zelf beter van worden. De reviews op Tweakers zijn onafhankelijk.PipelineNoise schreef op woensdag 22 oktober 2025 @ 12:48:
Goedendag,
Ik overweeg een Sparrow warmtepomp. Nu vind ik het lastig om te begrijpen hoe goed de warmtepomp is in vergelijking met andere warmtepompen in echte omstandigheden. Ik keek bij de Consumentenbond (https://www.consumentenbond.nl/warmtepomp), maar die hebben WeHeat niet getest. Weet iemand een andere onafhankelijke test waar WeHeat warmtepompen tegenover andere merken en modellen zijn getest?
Weheat Sparrow + WH-MDC09J3E5 + ITHO AMBER 9.5. 26x245 WP Panelen. WP boiler 200L Adviseur Warmtepomponline&Fancoilonline
Het gaat mij meer om de vergelijking. Ik denk dat de meeste Tweakers alleen met hun eigen warmtepomp ervaring hebben. Dus ik kan misschien wel afleiden welke merken of modellen weleens storingen hebben, of welke warmtepomp aardig met Home Assistent werkt, maar ik weet niet zo goed welke warmtepomp in de praktijk efficiënter is, of (relatief) stiller, want ze worden op Tweakers niet met elkaar vergeleken. En elke opstelling is anders.Carboy54 schreef op woensdag 22 oktober 2025 @ 13:25:
[...]
Over het algemeen beveelt de Consumentenbond produkten aan waar ze ook zelf beter van worden. De reviews op Tweakers zijn onafhankelijk.
Dus daarom ben ik op zoek naar vergelijkingen waarin er op gestandaardiseerde wijze een vergelijking wordt gemaakt
Maar er is nog een probleem en dat is een breinbreker . Misschien heeft 1 van jullie een goede oplossing . Voorheen kon de bovenverdieping met een eigen thermostaat eveneens de ketel aanroepen . Daar zitten uitsluitend radiatoren . Dat werkt niet meer sinds de aanleg van de WP . De radiatoren daar worden hooguit zo warm als dat de pomp levert en dat is momenteel max 30 graden . Dat gaat van de winter niet werken daar en ik wil ze niet altijd open houden omdat boven lang niet altijd wordt gebruikt . Nu had Coolblue het idee om het water op een graad of 50 te verwarmen zodat het boven wel warm wordt . Dat vind ik geen goed idee . Het neemt het hele nut van een modulerende warmtepomp weg en in de rest van het huis stomen we de tent uit dan . De monteur snapte dat dat niet zo’n heel goede oplossing was . Oplossing twee was de ketel door de thermostaat boven apart aan te sturen met een eigen thermostaat , maar dat kan alleen als die in de woonkamer ontkoppeld wordt van de weheat warmtepomp . Die stuurt dus helemaal geen cv meer aan zodat ik feitelijk twee systemen heb in huis . Gas boven en WP beneden . Is ook geen goed idee want dan heb ik niks meer aan mijn radiatoren beneden als bijspring systeem . ( dat hopelijk weer gaat werken als de kapotte leiding hersteld is ) . Maar idee twee neemt het hele hybride werking weg . Geen fijne oplossing dus .
Nu weet de monteur niet zo gauw wat dan wel gaat werken . Hij gaat dat bespreken . Maar wellicht hebben jullie een goed idee ? Kan op de een of andere manier de ketel worden bevraagd door de thermostaat boven zonder het hybride systeem de nek om te draaien ? Of is twee vragers te veel ? Ander idee ? Erg welkom .
Zo heb je het mooiste en meest efficiënte systeem waarbij je het maximale rendement uit je warmtepomp haalt.
Ook is deze opzet simpel, zonder complexe combinaties met WP en gasketel etc.
WP: Mitsubishi Electric SUZ-SWM80VA2 + ERSD-VM2D. PV 3330 Wp. Huis 1931, gasloos sinds jan '24.
Fancoils monteren in de betreffende kamer. Geven heel veel warmte bij 35 graden watertemperatuur. Hogere temperaturen stoken maakt het inefficiënt.RayDelft schreef op woensdag 22 oktober 2025 @ 17:42:
Coolblue was hier om te bekijken wat ze konden repareren na de installatie van de Sparrow die niet vlekkeloos is gelopen helaas . 1 leiding was doorgeboord en nu doet geen enkele radiator meer iets op de benedenverdieping .die sprongen zonodig via de ketel bij . Gelukkig is daar ook vv zodat we niet in de kou zitten voorlopig. Dus de vloer moet deels open gefreesd in de hoop de radiatoren weer aangesloten te krijgen op het systeem . Buffervat er weer uit . WP leidingen losmaken . Ellende dus , maar Coolblue belooft het op te lossen en daar heb ik vertrouwen in .
Maar er is nog een probleem en dat is een breinbreker . Misschien heeft 1 van jullie een goede oplossing . Voorheen kon de bovenverdieping met een eigen thermostaat eveneens de ketel aanroepen . Daar zitten uitsluitend radiatoren . Dat werkt niet meer sinds de aanleg van de WP . De radiatoren daar worden hooguit zo warm als dat de pomp levert en dat is momenteel max 30 graden . Dat gaat van de winter niet werken daar en ik wil ze niet altijd open houden omdat boven lang niet altijd wordt gebruikt . Nu had Coolblue het idee om het water op een graad of 50 te verwarmen zodat het boven wel warm wordt . Dat vind ik geen goed idee . Het neemt het hele nut van een modulerende warmtepomp weg en in de rest van het huis stomen we de tent uit dan . De monteur snapte dat dat niet zo’n heel goede oplossing was . Oplossing twee was de ketel door de thermostaat boven apart aan te sturen met een eigen thermostaat , maar dat kan alleen als die in de woonkamer ontkoppeld wordt van de weheat warmtepomp . Die stuurt dus helemaal geen cv meer aan zodat ik feitelijk twee systemen heb in huis . Gas boven en WP beneden . Is ook geen goed idee want dan heb ik niks meer aan mijn radiatoren beneden als bijspring systeem . ( dat hopelijk weer gaat werken als de kapotte leiding hersteld is ) . Maar idee twee neemt het hele hybride werking weg . Geen fijne oplossing dus .
Nu weet de monteur niet zo gauw wat dan wel gaat werken . Hij gaat dat bespreken . Maar wellicht hebben jullie een goed idee ? Kan op de een of andere manier de ketel worden bevraagd door de thermostaat boven zonder het hybride systeem de nek om te draaien ? Of is twee vragers te veel ? Ander idee ? Erg welkom .
Weheat Sparrow + WH-MDC09J3E5 + ITHO AMBER 9.5. 26x245 WP Panelen. WP boiler 200L Adviseur Warmtepomponline&Fancoilonline
Er zijn prima markers te koop waarmee je met grote letters op de behuizing van de cv ketel kan kalken dat deze op MAX 30 gr moet staan voor het cv water.jelleeelco schreef op woensdag 22 oktober 2025 @ 10:39:
[...]
Ja weet ik. Totdat je zelf niet thuis bent, ketelmonteur is langs geweest voor onderhoud en de settings veranderd heeft... je vrouw denkt er niet aan totdat ze 'krak' in de tegels hoort.
Nee dank je.
Amber 95 sinds 10 / 2023 en 9 x 365 Wp glas / glas solarwatt
? Dat heeft toch alleen nut als je ook ern aparte cv-ketel hebt? Die heb ik niet....
Ik heb ventilatoren op de radiatoren en die helpen flink. Zelfs op gas stookte ik al op 45 graden. Lager werkte niet omdat de ketel in storing ging.Carboy54 schreef op woensdag 22 oktober 2025 @ 08:48:
[...]
Als je boven met dezelfde water temperatuur uit de voeten kan JA. Zoniet daar afgifte verbeteren. KISS is voor een warmtepomp vaak het beste.
Dus gewoon een LT verdeler plaatsen die geen pomp heeft. Scheelt dat zo veel in rendement?
Of is het een alternatief dat ik op de bestaande verdeler het inlaatventiel helemaal open zet (gelezen op site fabrikant)?
Ik zit te denken om in de dure uren (18-21, 7-10) de ondergrens bv op 40 graden te zetten, zodat hij dan minder snel het vat begint te verwarmen, ook al wordt er in de tijd flink water gebruikt met douchen etc. Maar ik hoor graag andere ervaringen.
Een warmtepomp doet tot 3x zoveel volume als een cv ketel. Daar is een klassieke verdeler niet voor geschikt. De ventielen zijn te klein en mengen zorgt voor inefficiëntie.Mg4gebruiker schreef op woensdag 22 oktober 2025 @ 19:14:
[...]
Ik heb ventilatoren op de radiatoren en die helpen flink. Zelfs op gas stookte ik al op 45 graden. Lager werkte niet omdat de ketel in storing ging.
Dus gewoon een LT verdeler plaatsen die geen pomp heeft. Scheelt dat zo veel in rendement?
Of is het een alternatief dat ik op de bestaande verdeler het inlaatventiel helemaal open zet (gelezen op site fabrikant)?
Weheat Sparrow + WH-MDC09J3E5 + ITHO AMBER 9.5. 26x245 WP Panelen. WP boiler 200L Adviseur Warmtepomponline&Fancoilonline
Wat bedoel je preceis met ventielen die te klein zijn?Carboy54 schreef op woensdag 22 oktober 2025 @ 20:00:
[...]
Een warmtepomp doet tot 3x zoveel volume als een cv ketel. Daar is een klassieke verdeler niet voor geschikt. De ventielen zijn te klein en mengen zorgt voor inefficiëntie.
Er zijn zat monteurs die denken 'Da's niet voor mij bedoeld ..'Jan2023 schreef op woensdag 22 oktober 2025 @ 18:14:
[...]
Er zijn prima markers te koop waarmee je met grote letters op de behuizing van de cv ketel kan kalken dat deze op MAX 30 gr moet staan voor het cv water.
Ok. Dan gaan we volgend jaar maar eens verbouwen. Denk wel dat radiatoren boven het lastig gaan krijgen.Carboy54 schreef op woensdag 22 oktober 2025 @ 20:00:
[...]
Een warmtepomp doet tot 3x zoveel volume als een cv ketel. Daar is een klassieke verdeler niet voor geschikt. De ventielen zijn te klein en mengen zorgt voor inefficiëntie.
Hier zijn door de installateur onlangs ook de standaard pootjes vervangen voor deze bigfoots. Dit zou het probleem van het vastvriezen van de voorpoot moeten tegengaan/verminderen. Door de verticale vorm van de bigfoot lijkt het condenswater wat van de voorpoot afdruipt sneller weg te kunnen, maar ze gaven ook aan dat dit zich deze winter nog moet bewijzen. Kwa trillingen en geluid merk ik tot nu toe weinig verschil t.o.v. tegels eronder. Zo heel af en toe horen we een kleine resonantie maar over het algemeen acceptabel. Maar ook dat is pas goed te beoordelen als het kouder wordt. Ik overweeg nog om onder de bigfoots de wagnermatjes en tegels terug te leggen.Chimsie78 schreef op woensdag 22 oktober 2025 @ 19:52:
Zag vanavond deze opstelling op Insta ,een blackbird op Bigfoots. Iemand hier ervaring mee?
[Afbeelding]
[ Voor 6% gewijzigd door I.p. op 22-10-2025 20:59 ]
Heb ik aan gedacht maar die slaan toch pas bij wat hogere temperaturen aan ?SebastiaanPs schreef op woensdag 22 oktober 2025 @ 17:47:
@RayDelft je afgiftesysteem boven upgraden? Convectoren geboost met fans hebben een flink vermogen ook op 30 gr! Via Marktplaats zijn vaak goedkope jaga’s te vinden (van mensen die overstappen op vvw) en dit zijn naar mijn idee de beste fans die je echt niet hoort.
Zo heb je het mooiste en meest efficiënte systeem waarbij je het maximale rendement uit je warmtepomp haalt.
Ook is deze opzet simpel, zonder complexe combinaties met WP en gasketel etc.
Makkelijke oplossingen voor, andere temp sensor, zelf bouw, aansturen via home assistant en nog tientallen laagdrempelige oplossingen.RayDelft schreef op woensdag 22 oktober 2025 @ 21:04:
[...]
Heb ik aan gedacht maar die slaan toch pas bij wat hogere temperaturen aan ?
Dank , ook aan anderen die fancoils in overweging geven . Ik ga me inlezen in heatmeister .SebastiaanPs schreef op woensdag 22 oktober 2025 @ 17:47:
@RayDelft je afgiftesysteem boven upgraden? Convectoren geboost met fans hebben een flink vermogen ook op 30 gr! Via Marktplaats zijn vaak goedkope jaga’s te vinden (van mensen die overstappen op vvw) en dit zijn naar mijn idee de beste fans die je echt niet hoort.
Zo heb je het mooiste en meest efficiënte systeem waarbij je het maximale rendement uit je warmtepomp haalt.
Ook is deze opzet simpel, zonder complexe combinaties met WP en gasketel etc.
Rond 1900 zag ik 2 pieken van de binnenunit in de homewizard kWh meter
:strip_exif()/f/image/0zofm30Y5RjnbodRJ1G7l3c4.jpg?f=fotoalbum_large)
Waarom zou deze ineens geactiveerd worden?
deze pieken zag ik ook in de Weheat grafiek
:strip_exif()/f/image/gnbhOEPf7qribpDWtqhf9Lqz.jpg?f=fotoalbum_large)
Verder zag ik in HA dat de P80 in handmatige besturing stond tijdens dat tijdstip.
:strip_exif()/f/image/BaUtdBCZ0prv6UUowRa1f4lR.jpg?f=fotoalbum_large)
De boiler temperatuur is iets gezakt rond die tijd en weer omhoog gegaan. geen warmwater gebruikt
:no_upscale():strip_icc():strip_exif()/f/image/MYeanRx4WPL2ZBRjEZDIWhcq.jpg?f=user_large)
Ik heb wel een handmatig schema ingesteld zodat de WP nachts en overdag tijdens de goedkopere dynamische tarieven de boiler mag verwarmen naar 45 graden, echter NIET om 1900. dan staat de temp ingesteld op 35.
Ik had om 12:00 vandaag de Legionellarun gehad en de temperatuur in de boiler is nog ruim 60 graden
Iemand een idee wat er gebeurt is
[ Voor 13% gewijzigd door Mjans19 op 22-10-2025 21:50 ]
Bovenop de hoofd in en uitlaat zit een meestal te kleine verstelbare venturi.STIMPPYYY schreef op woensdag 22 oktober 2025 @ 20:17:
[...]
Wat bedoel je preceis met ventielen die te klein zijn?
Weheat Sparrow + WH-MDC09J3E5 + ITHO AMBER 9.5. 26x245 WP Panelen. WP boiler 200L Adviseur Warmtepomponline&Fancoilonline
Weheat wintercheck. Bij mij was deze ook deze avond. Zie ook eerdere berichten in dit topic.Mjans19 schreef op woensdag 22 oktober 2025 @ 21:48:
Vanavond iets vreemds gemerkt
Rond 1900 zag ik 2 pieken van de binnenunit in de homewizard kWh meter
[Afbeelding]
Waarom zou deze ineens geactiveerd worden?
deze pieken zag ik ook in de Weheat grafiek
[Afbeelding]
Verder zag ik in HA dat de P80 in handmatige besturing stond tijdens dat tijdstip.
[Afbeelding]
De boiler temperatuur is iets gezakt rond die tijd en weer omhoog gegaan. geen warmwater gebruikt
[Afbeelding]
Ik heb wel een handmatig schema ingesteld zodat de WP nachts en overdag tijdens de goedkopere dynamische tarieven de boiler mag verwarmen naar 45 graden, echter NIET om 1900. dan staat de temp ingesteld op 35.
Ik had om 12:00 vandaag de Legionellarun gehad en de temperatuur in de boiler is nog ruim 60 graden
Iemand een idee wat er gebeurt is
Al veel vaker hier genoemd: WeHeat doet een wintertest en zet alle onderdelen van je installatie even aan om te checken of het werkt.Mjans19 schreef op woensdag 22 oktober 2025 @ 21:48:
Vanavond iets vreemds gemerkt
Rond 1900 zag ik 2 pieken van de binnenunit in de homewizard kWh meter
[Afbeelding]
Waarom zou deze ineens geactiveerd worden?
deze pieken zag ik ook in de Weheat grafiek
[Afbeelding]
Verder zag ik in HA dat de P80 in handmatige besturing stond tijdens dat tijdstip.
[Afbeelding]
De boiler temperatuur is iets gezakt rond die tijd en weer omhoog gegaan. geen warmwater gebruikt
[Afbeelding]
Ik heb wel een handmatig schema ingesteld zodat de WP nachts en overdag tijdens de goedkopere dynamische tarieven de boiler mag verwarmen naar 45 graden, echter NIET om 1900. dan staat de temp ingesteld op 35.
Ik had om 12:00 vandaag de Legionellarun gehad en de temperatuur in de boiler is nog ruim 60 graden
Iemand een idee wat er gebeurt is
Jaren '30 woning | ZP: 16x 300Wp zuid, 8x 450Wp oost, 6x 450Wp west SolarEdge | Gasloos sinds 31 okt 2025 | WeHeat Blackbird P80 | EV: Corsa-E (2020) & ID.3 (2020)
BP on the move!!!
"A second 16 A type B circuit breaker for the indoor unit – if electric heater is present"Bas Post schreef op donderdag 23 oktober 2025 @ 07:49:
Ik zou graag de voorgemonteerde binnenunit willen gaan monitoren met HomeWizard. Deze is met een stekker op een aparte groep aangesloten op en wcd. Kan ik hiervoor een HomeWizard Energy socket gebruiken? Of is deze qua vermogen van het elektrisch element niet geschikt en heb je toch de kWh meter nodig?
Aldus Weheat; en HomeWizard geeft aan "Maximale belasting: Max. 3680W (16A), Continue belasting: 2760W (12A).". Dus nee, de stekker lijkt me geen goed idee.
Weheat Flint
Een 2300W max stekker klapte er bij mij uit met een device wat max 1750W zou moeten trekken... De inschakelpiek zat ergens op 2750..
Elke dag - 1300-1500 uur - 55gr
Ondergrens: 40gr
Vanochtend is er een SWW run gedaan van 50 min (7:45 - 8:40) , ik denk omdat de SWW-temp sensor boven onder de 40gr is gekomen. Temp is tot 44gr gebracht.
Ik dacht dat de 40gr ondergrens werd aangehouden binnen het schema. Dus BB kjkt op 13:00 of de ondergrens is overschreden, dus onder de 40gr zit, zo niet, geen SWW. Of is de ondergrens dus puur - zodra temp onder 40gr komt (van bovenste sensor) == SWW draaien ongeacht tijd of dag en schema. En bij actief schema sowieso iedere dag tussen ingestelde tijd SWW ongeacht ondergrens.
[ Voor 6% gewijzigd door STIMPPYYY op 23-10-2025 11:00 ]
Ik heb een vergelijkbaar schema en mij was ook al opgevallen dat er een SWW buiten het schema kan zijn door die ondergrens. Ik heb zelfs het vermoeden, maar ik kan dat nu even niet nagaan, dat wanneer één van de sensors onder de 40 aangeeft dit al triggert.STIMPPYYY schreef op donderdag 23 oktober 2025 @ 10:58:
Sinds 1,5week heb ik een handmatig SWW schema:
Elke dag - 1300-1500 uur - 55gr
Ondergrens: 40gr
Vanochtend is er een SWW run gedaan van 50 min (7:45 - 8:40) , ik denk omdat de SWW-temp sensor boven onder de 40gr is gekomen. Temp is tot 44gr gebracht.
Ik dacht dat de 40gr ondergrens werd aangehouden binnen het schema. Dus BB kjkt op 13:00 of de ondergrens is overschreden, dus onder de 40gr zit, zo niet, geen SWW. Of is de ondergrens dus puur - zodra temp onder 40gr komt (van bovenste sensor) == SWW draaien ongeacht tijd of dag en schema. En bij actief schema sowieso iedere dag tussen ingestelde tijd SWW ongeacht ondergrens.
Overigens vind ik dit niet zo'n punt, je wilt je warm water ook niet te lang onder de 40 graden hebben.
[ Voor 11% gewijzigd door feico.de.boer op 23-10-2025 11:29 ]
Ondergrens wordt bij mij genegeerd (gelukkig).feico.de.boer schreef op donderdag 23 oktober 2025 @ 11:22:
[...]
Ik heb een vergelijkbaar schema en mij was ook al opgevallen dat er een SWW buiten het schema kan zijn door die ondergrens. Ik heb zelfs het vermoeden, maar ik kan dat nu even niet nagaan, dat wanneer één van de sensors onder de 40 aangeeft dit al triggert.
Overigens vind ik dit niet zo'n punt, je wilt je warm water ook niet te lang onder de 40 graden hebben.
[Afbeelding]
Bij mij gaat hij pas verwarmen als temperatuur onderin het vat onder de ingestelde waarde komt (legionella of je instelwaarde.)feico.de.boer schreef op donderdag 23 oktober 2025 @ 11:22:
[...]
Ik heb een vergelijkbaar schema en mij was ook al opgevallen dat er een SWW buiten het schema kan zijn door die ondergrens. Ik heb zelfs het vermoeden, maar ik kan dat nu even niet nagaan, dat wanneer één van de sensors onder de 40 aangeeft dit al triggert.
Overigens vind ik dit niet zo'n punt, je wilt je warm water ook niet te lang onder de 40 graden hebben.
[Afbeelding]
De standby temperatuur (35c als laagste mogelijk) dan kijkt hij pas bij de sensor die bovenin het vat zit.
Ik heb hem namelijk nooit getriggerd zien worden nadat ik de 2de sensor in mijn Itho sww vat heb gestopt.
Zodra hij gaat opwarmen stopt hij pas als de sensor onderin het vat de juiste ingestelde waarde is bereikt
Ik heb zelf ventilatoren gebouwd in de Jaga's in de slaapkamers. Gang boven en wasruimte vond ik minder spannend.RayDelft schreef op woensdag 22 oktober 2025 @ 21:16:
[...]
Dank , ook aan anderen die fancoils in overweging geven . Ik ga me inlezen in heatmeister .
Je kunt de Heatmeister gebruiken voor het aansturen van de ventilatoren.
Ik had eerst een printje gehaald met aan/uit contact bij bepaalde temperaturen aan en dan weer uit maar ik kon het toerental niet regelen. Daarna een PWM controller gehaald maar gaf in 1 kamer niet helemaal het resultaat.
Nu op de proef in de kamer die wat killer is een Heatmeister geplaatst die je op veel manieren kunt instellen. Tot dusver tevreden mee en de kamer warmt snel op. Kijken hoe het in de winter gaat maar tot dusver prima!
[ Voor 100% gewijzigd door Louis op 23-10-2025 12:07 ]
Model Y Pearl White Sr ; Weheat Blackbird ; SolarEdge 12000WP; Unifi; Hikvision
Zojuist een SWW om 13:00 gestart waarbij ondergrens 40 graden was. Dit lijkt dus puur te zijn voor het geval je buiten het schema onder de 40gr komt. Opzich prima, maar had verwacht >40gr geen SWW op schema.STIMPPYYY schreef op donderdag 23 oktober 2025 @ 10:58:
Sinds 1,5week heb ik een handmatig SWW schema:
Elke dag - 1300-1500 uur - 55gr
Ondergrens: 40gr
Vanochtend is er een SWW run gedaan van 50 min (7:45 - 8:40) , ik denk omdat de SWW-temp sensor boven onder de 40gr is gekomen. Temp is tot 44gr gebracht.
Ik dacht dat de 40gr ondergrens werd aangehouden binnen het schema. Dus BB kjkt op 13:00 of de ondergrens is overschreden, dus onder de 40gr zit, zo niet, geen SWW. Of is de ondergrens dus puur - zodra temp onder 40gr komt (van bovenste sensor) == SWW draaien ongeacht tijd of dag en schema. En bij actief schema sowieso iedere dag tussen ingestelde tijd SWW ongeacht ondergrens.
Wij gebruiken de handmatige instellingen. Tussen 13 en 15 uur wordt SWW dagelijks verwarmd tot 47 graden, en daarbuiten staat de minimum temp ingesteld op 42 graden. Lijkt goed te werken, meestal is de temp in het vat net iets boven de 42 graden om 13 uur, en op dit moment is het dan in 25 min weer op temperatuur. Dus dit lijkt bij ons verbruik te passen. Ik moet er wel bij zeggen dat ons huishouden maar 2 personen is en beneden in de keuken gebruiken we een Qooker voor warm water.aloft schreef op woensdag 22 oktober 2025 @ 19:48:
Maakt er iemand al gebruik van de manuele instelling van het SWW vat? Ik heb hem normaal op 50 graden staan, maar zou willen voorkomen dat hij op de duurdere uren gaat verwarmen. Maar wel met een minimale temperatuur, zodat er wel warm water is als het echt nodig is.
Ik zit te denken om in de dure uren (18-21, 7-10) de ondergrens bv op 40 graden te zetten, zodat hij dan minder snel het vat begint te verwarmen, ook al wordt er in de tijd flink water gebruikt met douchen etc. Maar ik hoor graag andere ervaringen.
Jaren_30_huis_gasloos
Is die 47 graden dan niet te laag ivm legionella?JessicavdH schreef op donderdag 23 oktober 2025 @ 14:04:
[...]
Wij gebruiken de handmatige instellingen. Tussen 13 en 15 uur wordt SWW dagelijks verwarmd tot 47 graden, en daarbuiten staat de minimum temp ingesteld op 42 graden. Lijkt goed te werken, meestal is de temp in het vat net iets boven de 42 graden om 13 uur, en op dit moment is het dan in 25 min weer op temperatuur. Dus dit lijkt bij ons verbruik te passen. Ik moet er wel bij zeggen dat ons huishouden maar 2 personen is en beneden in de keuken gebruiken we een Qooker voor warm water.
12 x 370wp, Solis S6-GR1P3.6K, 1 x Marstek Venus-E (153.212), HW P1
Voor dagelijks gebruik prima, wordt 1x per week naar 65 gebracht.ekops schreef op donderdag 23 oktober 2025 @ 14:22:
[...]
Is die 47 graden dan niet te laag ivm legionella?
[*] Error 45: Please replace user
Volg je bankbiljetten
Ik heb ongeveer zelfde schema 13:00 - 15:00 50 graden, daarbuiten 40 gradenSTIMPPYYY schreef op donderdag 23 oktober 2025 @ 13:22:
[...]
Zojuist een SWW om 13:00 gestart waarbij ondergrens 40 graden was. Dit lijkt dus puur te zijn voor het geval je buiten het schema onder de 40gr komt. Opzich prima, maar had verwacht >40gr geen SWW op schema.
Volgens mij werkt het als volgt
Komt de bovenste sensor onder de ingestelde 40 graden, dan gaat SWW verwarmen.
Is de onderste (of bovenste) sensor tijdens het schema onder de ingestelde 50 graden, dan gaat SWW verwarmen.
Hier al een paar keer gezien dat na 3 douchbeurten onderin het vat 22 graden aangaf en bovenin nog 47.
Dus SWW begint dan pas ergens tussen 13 en 15 uur.
21x325WP, 10x410WP, SE10K, Blackbird 8K, vloerverwarming en fancoils, Vent-Axia WTW, EV sinds 2018
Kijk deze even over legionelle van HeatGeekekops schreef op donderdag 23 oktober 2025 @ 14:22:
[...]
Is die 47 graden dan niet te laag ivm legionella?
YouTube: What Temperature Should Hot Water Be? | LEGIONELLA Explained
Dit plaatje zegt eigenlijk al heel veel
[ Voor 37% gewijzigd door Tijgerkracht op 23-10-2025 15:03 ]
21x325WP, 10x410WP, SE10K, Blackbird 8K, vloerverwarming en fancoils, Vent-Axia WTW, EV sinds 2018
Hybride BB P80 WP, Atag i36CZ, 14 x 330 WP zonnepanelen, Marstek Venus E 3.0 5,12kWh, HA tooling
wat betekent dit dan voor een boilervat van 300 liter waar dagelijks 4 douchebeurten mee gedaan worden? Dan is de average daily turnover 150%??Tijgerkracht schreef op donderdag 23 oktober 2025 @ 15:00:
[...]
Kijk deze even over legionelle van HeatGeek
YouTube: What Temperature Should Hot Water Be? | LEGIONELLA Explained
Dit plaatje zegt eigenlijk al heel veel
[Afbeelding]
12 x 370wp, Solis S6-GR1P3.6K, 1 x Marstek Venus-E (153.212), HW P1
Dat moet iedereen voor zich uitmaken natuurlijk.ekops schreef op donderdag 23 oktober 2025 @ 16:33:
[...]
wat betekent dit dan voor een boilervat van 300 liter waar dagelijks 4 douchebeurten mee gedaan worden? Dan is de average daily turnover 150%??
Die HeatGeek man zelf heeft hem op 45 graden staan.
Echter, ik wil voorkomen dat ie buiten de 'opwarmtijd' aan gaat.
Had hem voorheen op 43 graden staan om zo min mogelijk warmteverlies te hebben; hij verwarmde wel wat vaker, maar het verlies vanuit de boiler was laag en de COP om tapwater te maken van 43 graden was hoog.
Nu staat ie op 40 en 50 graden en wordt er alleen tapwater gemaakt tussen 13 en 15 uur.
21x325WP, 10x410WP, SE10K, Blackbird 8K, vloerverwarming en fancoils, Vent-Axia WTW, EV sinds 2018
Een stukje beroepsdeformatie maar de video van heatgeek vind ik risicovol.. Het klinkt allemaal heel plausibel met halve waarheden, informatie weglaten (bewust of onbewust) en wetenschappelijke literatuur linken aan 'op het internet gevonden gevallen' waar dan getallen uitrollen.Tijgerkracht schreef op donderdag 23 oktober 2025 @ 15:00:
[...]
Kijk deze even over legionelle van HeatGeek
YouTube: What Temperature Should Hot Water Be? | LEGIONELLA Explained
Dit plaatje zegt eigenlijk al heel veel
[Afbeelding]
Dit terwijl het wateronderzoeksinstituut KWR juist een verscherping adviseert om hitteresistentie van Legionella pneumophila te voorkomen.
Bron: https://www.kwrwater.nl/a...enschappelijke-inzichten/Temperatuur leidingsystemen mag niet lager
Een belangrijke aanleiding voor de onderzoeksvraag van IenW was de behoefte om aan energiebesparing te doen, bijvoorbeeld door de temperatuur waarnaar je het warme water verwarmd lager in te stellen. Van der Wielen: “Dat is geen goed idee uit het oogpunt van legionellapreventie. We adviseren juist om voor woninginstallaties én collectieve installaties in de voorschriften op te nemen dat de warmwatertemperatuur in het warmwatertoestel op alle plekken continu minimaal 60 ºC moet zijn – een aanscherping dus. Onderzoek laat namelijk zien dat bij temperaturen onder 60 ºC meer ziekteverwekkende legionellabacteriën worden aangetroffen dan wanneer je boven die grens blijft. De minister adviseert nu op haar beurt NEN, Stichting Koninklijk Nederlands Normalisatie Instituut, onze aanbevelingen over te nemen en zal ze zelf meenemen bij de implementatie van de EU-Drinkwaterrichtlijn.”
Hitteschok
In de huidige richtlijnen is het mogelijk om collectieve leidingnetinstallaties een wekelijkse hitteschokbehandeling te geven om eventueel aanwezige Legionella aan te pakken. Onderzoek in de afgelopen jaren heeft echter laten zien dat hitteschokken als preventieve maatregel ertoe kunnen leiden dat hitteresistente Legionella pneumophila gaat overheersen in de leidingwaterinstallatie – en daartegen doet een hitteschok weinig. Van der Wielen: “Sterker nog: deze hitteresistente stammen kunnen na een hitteschok juist verder groeien, omdat ze zich kunnen vermeerderen met de nutriënten die vrijkomen wanneer de hitteschok biomassa in het leidingnet doodt. Dan heeft hitteschokbehandeling dus juist een averechts effect. In het komende jaar wil de minister de effecten van hitteschok op Legionella nader laten onderzoeken en waar nodig ook hierop de voorschriften laten aanpassen.”
Een hoge COP en energie besparen is fijn, maar zijn de risico's die je neemt aanvaarbaar tov je besparingen? Deze afweging (middels QMRA) laat ik liever over aan de experts die bewust en bekwaam zijn..
Ps. het watersysteem in Engeland is wezelijk anders dan in Nederland en om microbiologisch vlak niet te vergelijken.
Met welke watertemperatuur worden deze gietijzeren radiatoren dan gevuld? Mijn Ta is zo'n 24 graden momenteel, daar deden mijn radiatoren helemaal niets mee. Ik had 1 T22 boven die met fans was uitgerust. Ik kreeg de kamer er niet warm mee.RNacoustics schreef op donderdag 23 oktober 2025 @ 15:46:
Het volgende valt mij op: Ik stook nu nog via OT. Als de kamer temperatuur bereikt is, gaat op een gegeven moment de WP in stand-by. De grote gietijzeren radiatoren koelen heel langzaam af (veel massa) en daar is kamer temperatuur constant. Maar ik heb ook in een aparte kamer een Jaga tempo twin geïnstalleerd. Zodra de circulatie pomp stopt, is heel snel de Jaga afgekoeld en koelt de bewuste kamer veel sneller af, dan de andere kamers, waar de dikke gietijzeren radiatoren zitten. Door de weinig (massa) water inhoud van de Jaga, is de temperatuur verloop van de kamer minder constant en minder aangenaam. Bij Stooklijn (lange wp runs) zal het wel beter werken. Kortom, als je Jaga's gebruikt, moet je zorgen dat de WP bijna continue blijft draaien, ander ben je snel je warmte kwijt.
Verder heb je natuurlijk helemaal gelijk mbt de Jaga's...
Bacterien kunnen zich aanpassen aan omstandigheden en snel resistent worden (omdat ze bij 37 gr elke 20 minuten delen en dus kunnen evolueren), en daarom is het belangrijk om regelmatig het vat toch heel heet te verwarmen. Funfact: de reden dat wij nu de PCR techniek (die kent inmiddels iedereen wel uit de corona-tijd..) kunnen gebruiken, is omdat er bacteriën zijn die bij 95 graden nog overlevenTijgerkracht schreef op donderdag 23 oktober 2025 @ 15:00:
[...]
Kijk deze even over legionelle van HeatGeek
YouTube: What Temperature Should Hot Water Be? | LEGIONELLA Explained
Dit plaatje zegt eigenlijk al heel veel
[Afbeelding]
Dus liever het zekere voor het onzekere nemen en die legionalla-run niet onderschatten.
[ Voor 1% gewijzigd door JessicavdH op 24-10-2025 12:05 . Reden: typefout + verduidelijking ]
Jaren_30_huis_gasloos
Waar heb jij je vat dan op ingesteld qua boven en benedentemperatuur? Ik zat zelf te denken aan 55 boven en circa 45 onder. Maar als ik dit zo lees is hoger dus wel verstandiger...JessicavdH schreef op vrijdag 24 oktober 2025 @ 09:58:
[...]
Bacterien kunnen zich aanpassen aan omstandigheden en snel resistent worden (omdat ze bij 37 gr elke 20 minuten delen en dus kunnen evolueren), en daarom is het belangrijk om regelmatig het vat toch heel heet te verwarmen. Funfact: de reden dat wij nu de PCR techniek (die kent inmiddels iedereen wel uit de corona-tijd..) kunnen gebruiken, is omdat er bacteriën zijn die bij 95 graden nog overleven.
Dus liever het zekere voor het onzekere nemen.
Jaren '30 woning | ZP: 16x 300Wp zuid, 8x 450Wp oost, 6x 450Wp west SolarEdge | Gasloos sinds 31 okt 2025 | WeHeat Blackbird P80 | EV: Corsa-E (2020) & ID.3 (2020)
Met dit weer zo'n 30 graden. Let wel de gietijzeren radiatoren zijn groot en zwaar en geven geleidelijk langer warmte af, dan standaard plaatijzeren radiatoren. Ik heb de stooklijn op max 40 graden staan. Mocht het echt heel koud worden, dan springt de CV bij. Maar dat gebeurd zelden.jelleeelco schreef op vrijdag 24 oktober 2025 @ 09:05:
[...]
Met welke watertemperatuur worden deze gietijzeren radiatoren dan gevuld? Mijn Ta is zo'n 24 graden momenteel, daar deden mijn radiatoren helemaal niets mee. Ik had 1 T22 boven die met fans was uitgerust. Ik kreeg de kamer er niet warm mee.
Verder heb je natuurlijk helemaal gelijk mbt de Jaga's...
Hybride BB P80 WP, Atag i36CZ, 14 x 330 WP zonnepanelen, Marstek Venus E 3.0 5,12kWh, HA tooling
Laten we het hier aub hebben over de WeHeat warmtepompen.
Het ging mij om de legionella run, dat je minstens 1x per week flink opstookt. Was misschien niet duidelijk in mijn reactie, zal ik aanpassen.Pr088 schreef op vrijdag 24 oktober 2025 @ 10:43:
[...]
Waar heb jij je vat dan op ingesteld qua boven en benedentemperatuur? Ik zat zelf te denken aan 55 boven en circa 45 onder. Maar als ik dit zo lees is hoger dus wel verstandiger...
Jaren_30_huis_gasloos
Deze Wilo pomp maakt deel uit van de hybride opstelling. Als ik overstap naar een volledig elektrische opstelling, is er volgens mij geen Wilo-pomp meer nodig voor de vloerverwarmingsverdeler. Kan deze pomp in dat geval worden hergebruikt voor het warmwatercircuit (SWW)
Wie herkent dit geluid en weet wat het kan zijn?
https://www.canva.com/des...k2&utm_source=sharebutton
Zo hoort hij zeker niet te klinken! Direct installateur raadplegen!Mausssie schreef op vrijdag 24 oktober 2025 @ 14:22:
Mijn blackbird maakt een vreemd en vooral hard geluid als de compressor op 31% draait. Draait deze harder of zachter dan is het geluid niet aanwezig.
Wie herkent dit geluid en weet wat het kan zijn?
https://www.canva.com/des...k2&utm_source=sharebutton
Nog nooit zoiets gehoord bij onze BlackbirdMausssie schreef op vrijdag 24 oktober 2025 @ 14:22:
Mijn blackbird maakt een vreemd en vooral hard geluid als de compressor op 31% draait. Draait deze harder of zachter dan is het geluid niet aanwezig.
Wie herkent dit geluid en weet wat het kan zijn?
https://www.canva.com/des...k2&utm_source=sharebutton
21x325WP, 10x410WP, SE10K, Blackbird 8K, vloerverwarming en fancoils, Vent-Axia WTW, EV sinds 2018
Oei. Dat is een stevige ratel. Installateur!Mausssie schreef op vrijdag 24 oktober 2025 @ 14:22:
Mijn blackbird maakt een vreemd en vooral hard geluid als de compressor op 31% draait. Draait deze harder of zachter dan is het geluid niet aanwezig.
Wie herkent dit geluid en weet wat het kan zijn?
https://www.canva.com/des...k2&utm_source=sharebutton
Vorig seizoen ook eens gehad. Toen bleek de waterdruk in het systeem te laag (klein lekje bij radiator, nu afgesloten).Mausssie schreef op vrijdag 24 oktober 2025 @ 14:22:
Mijn blackbird maakt een vreemd en vooral hard geluid als de compressor op 31% draait. Draait deze harder of zachter dan is het geluid niet aanwezig.
Wie herkent dit geluid en weet wat het kan zijn?
https://www.canva.com/des...k2&utm_source=sharebutton
Volgens mij heeft onze BB80 vorige winter ook een dergelijk geluid geproduceerd. Heb het gemeld, vergezeld van een geluidsopname aan de installateur. Die heeft contact gezocht met WeHeat. Volgens de installateur hebben ze vervolgens tests uitgevoerd en bepaalde 'toerentallen' 'uitgeschakeld'? Daarna niet meer gehoord. In onze situatie was er geen sprake van (te) lage druk o.i.d..Mausssie schreef op vrijdag 24 oktober 2025 @ 14:22:
Mijn blackbird maakt een vreemd en vooral hard geluid als de compressor op 31% draait. Draait deze harder of zachter dan is het geluid niet aanwezig.
Wie herkent dit geluid en weet wat het kan zijn?
https://www.canva.com/des...k2&utm_source=sharebutton
[ Voor 3% gewijzigd door ubo3103 op 24-10-2025 17:28 ]
Ja en nee, je verdeler wilo pomp kan als primaire cv pomp aan uit worden gezet waardoor de pomp in afbeelding komt te vervallen en vrijkomt voor sww. Maar als je een upgrade wil bij weheat van hybride naar sww gaat dat middels een artikelnummer welke zowel de sww software als een extra ipwm pomp heeft.frank2908 schreef op vrijdag 24 oktober 2025 @ 13:54:
Bij de Therminon 5-groeps hybride verdeler van de vloerverwarming (130 mm) is een Wilo-pomp aanwezig.
Deze Wilo pomp maakt deel uit van de hybride opstelling. Als ik overstap naar een volledig elektrische opstelling, is er volgens mij geen Wilo-pomp meer nodig voor de vloerverwarmingsverdeler. Kan deze pomp in dat geval worden hergebruikt voor het warmwatercircuit (SWW)
[Afbeelding]
Wellicht is je installateur lief en houd hij zelf doe ipwm pomp die meegeleverd wordt zonder hem in rekening te brengen.
Is er een mogelijkheid om de Weheat te passeren en alleen op de cv ketel te verwarmen?
[ Voor 37% gewijzigd door Mausssie op 25-10-2025 08:08 ]
Het is nieuw voor mij dat je het zelf moet activeren. Hebben jullie dit ook gelezen in de voorwaarden?altan2 schreef op vrijdag 24 oktober 2025 @ 21:00:
Ik heb de serienummer op de https://www.weheat.nl/intelligence-activeren#activieren enkele keer ingevoerd en het wordt niet herkend. Misschien ben ik te gehaast. De warmtepomp is pas vandaag aangesloten
https://content.weheat.nl...od___Actievoorwaarden.pdf
"Kosteloos inbegrepen: Doorlopende toegang tot de basisfuncties van Weheat Intelligence
(voor zover door uw model ondersteund): prijsafhankelijke aansturing van verwarming en
tapwater, PV-gestuurde optimalisatie (waar beschikbaar), energie-inzichten en
bijbehorende algoritme-updates.
Duur: Voor de levensduur van het toestel, tot maximaal [15] jaar na inbedrijfstelling of tot het
toestel buiten gebruik wordt gesteld (wat het eerst plaatsvindt)."
Na 15 jaren stopt de ondersteuning van de software, in elk geval niet gratis meer?
Dus Weheat verwacht eigenlijk dat de warmtepompen nooit langer meegaan dan 15 jaren.
En waarschijnlijk is Weheat Intelligence na 31 december een betaald abonnement: "Activeren vóór: [31 december 2025] om de gratis licentie te activeren voor het betreffende toestel."
Klopt, op de site staat: "vanaf 2026 betaalde feature • nooit automatisch betaald" Bron: https://www.weheat.nl/weheat-intelligence
Meer info: https://support.weheat.nl...nce-status?language=nl_NL
Uitrol dus van Weheat Intelligence is dus pas voorjaar 2026.
[ Voor 18% gewijzigd door gratiz op 25-10-2025 09:44 ]
Op zoek naar gratis producten? https://www.gratiZ.nl
Stekker of groep van de buitenunit uitzetten ? Binnenunit zal merken dat de vereiste warmte niet gehaald wordt en de CV inschakelen..Mausssie schreef op zaterdag 25 oktober 2025 @ 07:41:
Dank jullie voor de reacties. Komt deze ochtend nog de installateur langs.
Is er een mogelijkheid om de Weheat te passeren en alleen op de cv ketel te verwarmen?
Probeer het maandag nog maar eens.altan2 schreef op vrijdag 24 oktober 2025 @ 21:00:
Ik heb de serienummer op de https://www.weheat.nl/intelligence-activeren#activieren enkele keer ingevoerd en het wordt niet herkend. Misschien ben ik te gehaast. De warmtepomp is pas vandaag aangesloten
Duurde bij mijn zoon ook 1 dag voordat het systeem het Serienummer herkende
Dit is ook nieuw, WeHeat heeft daar onlangs een mailing over verzonden naar bestaande klanten.gratiz schreef op zaterdag 25 oktober 2025 @ 09:25:
[...]
Het is nieuw voor mij dat je het zelf moet activeren. Hebben jullie dit ook gelezen in de voorwaarden?
https://content.weheat.nl...od___Actievoorwaarden.pdf
"Kosteloos inbegrepen: Doorlopende toegang tot de basisfuncties van Weheat Intelligence
(voor zover door uw model ondersteund): prijsafhankelijke aansturing van verwarming en
tapwater, PV-gestuurde optimalisatie (waar beschikbaar), energie-inzichten en
bijbehorende algoritme-updates.
Duur: Voor de levensduur van het toestel, tot maximaal [15] jaar na inbedrijfstelling of tot het
toestel buiten gebruik wordt gesteld (wat het eerst plaatsvindt)."
Na 15 jaren stopt de ondersteuning van de software, in elk geval niet gratis meer?
Dus Weheat verwacht eigenlijk dat de warmtepompen nooit langer meegaan dan 15 jaren.
En waarschijnlijk is Weheat Intelligence na 31 december een betaald abonnement: "Activeren vóór: [31 december 2025] om de gratis licentie te activeren voor het betreffende toestel."
Klopt, op de site staat: "vanaf 2026 betaalde feature • nooit automatisch betaald" Bron: https://www.weheat.nl/weheat-intelligence
Meer info: https://support.weheat.nl...nce-status?language=nl_NL
Uitrol dus van Weheat Intelligence is dus pas voorjaar 2026.
Je hoeft er niet veel voor te doen voor die gratis extras.
Over 15 jaar is alles weer anders.
Je hoeft het niet te activeren.....
Ik merk dat de OT aansturing kort en vaak is de laatste paar dagen...
Toch maar eens verdiepen wat sommige op het forum hebben met OTGW
Vragen om, of het aanbieden van referrals zijn op heel tweakers niet toegestaan. Dit topic is daar geen uitzondering op.
:strip_exif()/f/image/nFeB5rTxiIWyjE2bKwFHiXVl.jpg?f=fotoalbum_large)
/f/image/Rmsjq6WAi6rdtutYjOMlrnYB.png?f=fotoalbum_large)