Overigens, als ik naar de integration MQTT ga en die open klik dan staat bovenaan mijn oude ip adres. Dat zou dus zomaar het probleem kunnen zijn. Kan ik dat makkelijk wijzigen?
Edit: gevonden. Aangepast en opnieuw opstarten.
[ Voor 47% gewijzigd door Frappuccino op 20-08-2025 10:40 ]
Maar ah! Het is dus niet Z2M die MQTT niet kan bereiken maar HA! Ja, in de MQTT config heb je dus ook te veel zelf aangepast
Maar zoals hierboven al aangegeven, het broker IP adres van de MQTT integratie stond nog op het oude IP adres. Nu gecorrigeerd en het werkt weer.
Ik zat wel even peentjes te zweten dat ik alles opnieuw moest gaan doen.
@Septillion en @MXMan bedankt voor het meedenken.
/f/image/7b4f2eEEPk6Y8r7XzYw9TKNd.png?f=fotoalbum_large)
Dan heb je dus nooit last van wijzigende IP's etc.
Eigenlijk had ik inderdaad gehoopt dat alles zo zou werken zoals je aangegeven hebt.
Zo zie je wat ergens ter goeder trouw in het verleden iets invullen de boel furstreren kan.
Thanks again.
De mosquito broker zorgt voor de communicatie tussen Z2M en HA. De communicatie tussen Z2M en je devices gaat via Zigbee, daar is geen MQTT voor nodig. Dus ergens in het MQTT deel gaat het fout.Frappuccino schreef op woensdag 20 augustus 2025 @ 10:29:
De mosquito broker draait inderdaad. Anders zou ik de devices direct vanuit Z2M toch ook niet moeten kunnen bedienen. En bij mijn weten is alles inderdaad default. Destijds gewoon de installatieinstructies gevolgd.
Waar ik naar zoek is een automatisering die bijv. elke dag om 08:00 controleert, hè de stroomprijs verschilt vandaag meer dan 15 cent. Oké op het goedkoopste moment ga je hem laden en op het duurste moment ontlaad je. Of ik gebruik dit "verschil is >10 cent" als conditie in de automatisering, ben er nog niet uit wat handig is. Iemand hier iets vergelijkbaars draaien
Ik heb reeds de Nordpol en Zonneplan integraties draaien, ook entities voor goedkoopste en duurste moment.
Misschien heb je hier iets aan?Marc Both schreef op woensdag 20 augustus 2025 @ 12:53:
Ik laad mijn accu nu steeds wanneer mijn dynamisch tarief <0.15 euro is en ontlaad bij >0.28 euro. Werkt opzich prima, maar van de week was overdag de stroomprijs 0.16 euro en savonds 0.38 euro. Ofwel, de accu is niet opgeladen, maar de prijs s'avonds is wel "enorm" duur.
Waar ik naar zoek is een automatisering die bijv. elke dag om 08:00 controleert, hè de stroomprijs verschilt vandaag meer dan 15 cent. Oké op het goedkoopste moment ga je hem laden en op het duurste moment ontlaad je. Of ik gebruik dit "verschil is >10 cent" als conditie in de automatisering, ben er nog niet uit wat handig is. Iemand hier iets vergelijkbaars draaien
Ik heb reeds de Nordpol en Zonneplan integraties draaien, ook entities voor goedkoopste en duurste moment.
https://github.com/TheFes/cheapest-energy-hours
Kijk even in het "dynamische energieprijzen topic", daar zijn een aantal tweakers die dit geautomatiseerd hebben met o.a. Home Assistant - volgens mij (maar ik ben niet zeker) zelfs op basis van een 'spread': zolang inkoop en verkoop maar ver genoeg van elkaar af liggen wordt er opgeladen en ontladen. Dan kan je in de winter ook meedoen, niet alleen als de prijs 14-16ct is in de zonnige zomerMarc Both schreef op woensdag 20 augustus 2025 @ 12:53:
Ik laad mijn accu nu steeds wanneer mijn dynamisch tarief <0.15 euro is en ontlaad bij >0.28 euro. Werkt opzich prima, maar van de week was overdag de stroomprijs 0.16 euro en savonds 0.38 euro. Ofwel, de accu is niet opgeladen, maar de prijs s'avonds is wel "enorm" duur.
Waar ik naar zoek is een automatisering die bijv. elke dag om 08:00 controleert, hè de stroomprijs verschilt vandaag meer dan 15 cent. Oké op het goedkoopste moment ga je hem laden en op het duurste moment ontlaad je. Of ik gebruik dit "verschil is >10 cent" als conditie in de automatisering, ben er nog niet uit wat handig is. Iemand hier iets vergelijkbaars draaien
Ik heb reeds de Nordpol en Zonneplan integraties draaien, ook entities voor goedkoopste en duurste moment.
Maar, zelf geen ervaring mee: met deze pointer moet t vast lukken
[ Voor 14% gewijzigd door Hmmbob op 20-08-2025 13:13 ]
Sometimes you need to plan for coincidence
Kijk even naar deze HA add-on. Day Ahead Optimizer: ervaringen met Home Assistant-addon DAOMarc Both schreef op woensdag 20 augustus 2025 @ 12:53:
Ik laad mijn accu nu steeds wanneer mijn dynamisch tarief <0.15 euro is en ontlaad bij >0.28 euro. Werkt opzich prima, maar van de week was overdag de stroomprijs 0.16 euro en savonds 0.38 euro. Ofwel, de accu is niet opgeladen, maar de prijs s'avonds is wel "enorm" duur.
Waar ik naar zoek is een automatisering die bijv. elke dag om 08:00 controleert, hè de stroomprijs verschilt vandaag meer dan 15 cent. Oké op het goedkoopste moment ga je hem laden en op het duurste moment ontlaad je. Of ik gebruik dit "verschil is >10 cent" als conditie in de automatisering, ben er nog niet uit wat handig is. Iemand hier iets vergelijkbaars draaien
Ik heb reeds de Nordpol en Zonneplan integraties draaien, ook entities voor goedkoopste en duurste moment.
PV 5.590 Wp Enphase, 2.700 Wp Growatt - Easee laadpaal - Itho Amber 95 WP
Jep, dat was 'em!Impossibl3 schreef op woensdag 20 augustus 2025 @ 15:08:
[...]
Kijk even naar deze HA add-on. Day Ahead Optimizer: ervaringen met Home Assistant-addon DAO
Sometimes you need to plan for coincidence
Niemand die hier iets nuttigs over kan zeggen?HellStorm666 schreef op maandag 18 augustus 2025 @ 20:35:
Vraagje.
Ik heb al een paar jaar DSMR draaien als LXC.
Nu ben ik aan het migreren naar een nieuwe server. En vraag me af wat ik met DSMR zal doen.
Optie #1, via backup en herstel (pbs) naar de nieuwe server als LXC
Optie #2, Als containter in de nieuwe LXC met rootless podman
Optie #3, als addon in m'n HAOS VM.
OPTIE 1 lijkt mij af te vallen, gezien de site van DSMR aangeeft dat toekomstige ontwikkelingen mogelijk alleen docker worden.
Maar dan, Optie 2 of 3?
Zijn er nadelen aan de addon t.o.v. een (podman/docker)container?
wil graag ook dit zsm overzetten
Scientia Potentia Est
Xbox-Live GamerTag: H3llStorm666
19x Q.Cell G5 325wp op APsystems QS1
@Frappuccino Ik zag in de errors dat er een protocol error isTheFes schreef op woensdag 20 augustus 2025 @ 10:59:
[...]
De mosquito broker zorgt voor de communicatie tussen Z2M en HA. De communicatie tussen Z2M en je devices gaat via Zigbee, daar is geen MQTT voor nodig. Dus ergens in het MQTT deel gaat het fout.
In de configuratie in het tabblad addons kan je (moet je?) definieren welk protocol je gebruikt. Ik heb Zstack, met mijn Sonoff P variant stick. Maar als je de E variant hebt moet je Ember aangeven:
En ook al had ik het in de addon config van hem verwacht, schijnbaar staat het in de Z2M configuration.yaml (niet te verwarren met die van HA zelf) zelf wel goed. De configuration.yaml is leidend voor Z2M, de config van de addon is alleen tijdens de start geïmporteerd naar de configuration.yaml als dat logisch is.
Immers mag je sinds kort Z2M ook starten zonder opgave van een serial path en kan je die in de UI van Z2M aanwijzen. Dus een lege serial sectie zorgt dus schijnbaar niet voor een verandering in configuration.yaml.
/f/image/h92Qaqpz5WuI0neXXv0WYdTt.png?f=fotoalbum_large)
Je zet er teveel in denk ik. Je kan voor inspiratie kijken naar het topic waarin setups met elkaar worden gedeeld: Home Assistant - Show je setupmeesje schreef op woensdag 20 augustus 2025 @ 19:20:
Ik was niet zo tevreden over het uiterlijk van het standaard dashboard. Op advies heb ik mushroom geïnstalleerd. Ongetwijfeld doe ik e.e.a. verkeerd, maar ook daar word ik weinig enthousiast van. Kan ik nog iets verbeteren? In het standaard dashboard, zie ik gelijk de kamer benaming, maar in mushroom moet ik deze handmatig creëren (naam van de sectie). Is dat juist, kan dat niet slimmer? Bij voorkeur zonder in de code aan de slag te moeten. Hieronder het standaard en het mushroom dashboard. Bij deze laatste ben ik even gestopt met het vullen van lampen in de secties.
[Afbeelding]
[Afbeelding]
Je kan overwegen een plattegrond van je huis te maken, en hier de lampen in te zetten met de card "picture elements". Aanklikken van een lamp kan je configureren: status of meteen aan/uit
Oef. Ik heb al eens het woord overweldigend gebruikt, maar als ik al deze dashboards zie, denk ik daar gelijk weer aan. Het geeft wel inspiratie. Ik zie veel dashboards die alleen info tonen en niet waarmee je ook devices bedient. Dit zou ik ook kunnen doen. Alles wat te maken heeft met energie onderbrengen in HA en het bedienen van lampen e.d. gewoon lekker in HomeKit blijven doen.oltk schreef op woensdag 20 augustus 2025 @ 19:27:
[...]
Je zet er teveel in denk ik. Je kan voor inspiratie kijken naar het topic waarin setups met elkaar worden gedeeld: Home Assistant - Show je setup
Je kan overwegen een plattegrond van je huis te maken, en hier de lampen in te zetten met de card "picture elements". Aanklikken van een lamp kan je configureren: status of meteen aan/uit
In de dashboards van @TheFes zie ik wel redelijk kleine knoppen om lampen te bedienen. Ik heb zo’n vermoeden dat dit meer in de code gedaan moet worden dan dat het inrichten is.
[ Voor 8% gewijzigd door meesje op 20-08-2025 19:47 ]
Mijn dashboard gebruikt Mushroom template cards, maar het zou ook met Tile cards kunnen. Het voordeel van de Mushroom template cards is dat je de name regel helemaal weg kunt laten om alleen een icoon over te houden, waar bij een tile kaar een spatie gebruikt moet worden, en dat het icoon dan niet in het midden van de kaart komt te staan.meesje schreef op woensdag 20 augustus 2025 @ 19:41:
[...]
Oef. Ik heb al eens het woord overweldigend gebruikt, maar als ik al deze dashboards zie, denk ik daar gelijk weer aan. Het geeft wel inspiratie. Ik zie veel dashboards die alleen info tonen en niet waarmee je ook devices bedient. Dit zou ik ook kunnen doen. Alles wat te maken heeft met energie onderbrengen in HA en het bedienen van lampen e.d. gewoon lekker in HomeKit blijven doen.
In de dashboards van @TheFes zie ik wel redelijk kleine knoppen om lampen te bedienen. Ik heb zo’n vermoeden dat dit meer in de code gedaan moet worden dan dat het inrichten is.
Ik had tile cards in gebruik tot afgelopen maandag, toen heb ik het weer omgezet naar template cards, maar templates zijn dus niet nodig als je alleen een icoon wil, en ze zijn gewoon in de GUI in te stellen.
Voor de lampen had ik de mushroom light card gebruikt. Hierbij heb ik nu de schuifbalkjes verwijderd. Hierdoor zijn de knoppen een stuk compacter en door op de knop te drukken, kun je ook dimmen.
Of je laat HA je volledige dashboard doen. En er is ook een nieuwe versie in ontwikkeling
Of je bouwt je eigen versie. Die kan je zo gek, mooi en ingewikkeld maken als je wilt. Maar dat kost tijd.
Daarnaast, mijn idee (en vele andere) van een smart home is niet dat je een dashboard nodig hebt voor dagelijks gebruik maar dat het een toevoeging is. Veel gaat hier vanzelf of ik heb schakelaars (maar die doen de complete ruimte) etc. Dashboard kom ik alleen om iets te tweaken of voor info.
Hier stap voor stap weer beetje mijn dashboard uit aan het bouwen maar heeft op zich dus geen prioriteit.
Zoekende naar een mooi keypad om een alarm mee te gaan bouwen heb ik de Philio-tech PKS01 (z-wave plus) aangeschaft.
:no_upscale():strip_icc():strip_exif()/f/image/P0uw5MEvqhKHq3hNp4HLMg3K.jpg?f=user_large)
Daar is echter weinig info over te vinden (dit is evt de handleiding). Het wordt het meest gebruikt in combinatie met Fibaro maar het is volledig Z-wave dus ook aan HA te koppelen.
Ik maak dus gebruik van Zwave JS UI en heb het keypad kunnen koppelen met HA. Dit is wat ik momenteel zie:
:no_upscale():strip_icc():strip_exif()/f/image/AKHXv967DhWU9XY61rYwFkyn.jpg?f=user_large)
Als ik een knop indruk, zie dat ook gelijk terug in HA, maar enkel als 'gebeurtenis' (zie middelste kader 'gebeurtenissen' en rechter kader 'Logboek' in bovenstaand screenshot). Ik ben nu zoekende hoe ik het moet aanvliegen om als ik code intoets gevolgd door lock of unlock toets dat HA via een automation dan een actie doet (alarm aan of uit). Wellicht moet ik eerst een code 'programmeren'. Alleen loop ik dus vast hoe ik die gebeurtenissen van het keypad kan oppakken / omzetten naar acties?
Op internet is maar weinig te vinden hierover. Ik kwam wel dit topic tegen, waarin kort wordt verteld dat je kunt luisteren naar de zwave_js_notification om zo de actie in YAML code te zien te krijgen als je een toets indrukt. Maar dat lijkt bij mij niet te werken, het logboek / luisterboek blijft leeg.
Iemand een idee hoe ik een toetsencombinatie, bijv 1234 + lock, kan inpakken als een scene zodat ik die daarna kan gebruiken om andere acties / triggers te laden gebeuren?
Grote Enphase topic • IQ Gateway uitlezen • PVOutput
PV 10,7kWp O/W • WP Panasonic KIT-WC07K3E5 7kW • Airco ME MSZ HR50VF 5kW • Enyaq iV60 Sportline
Ik denk dat ik toch voor optie 2 ga. Dan maar even wat tijd en energie stoppen in het maken van een eigen dashboard. Zoals hierboven aangegeven, kom ik plezierige verrassingen tegen. Je hebt gelijk dat je knoppen steeds minder/niet nodig hebt. Zo zijn bij ons de hal, het toilet, de buitenverlichting en bijkeuken voorzien van een bewegingssensor welke de verlichting aansturen. Het heeft dan weinig nut om voor die ruimtes knoppen voor de verlichting op te nemen in je dashboard. Daarnaast ga bij ons alle lampen op de begane grond allemaal in 1 keer aan. 1 knop volstaat dan inderdaad.Septillion schreef op woensdag 20 augustus 2025 @ 20:31:
@meesje Als eerste heb je twee opties:
Of je laat HA je volledige dashboard doen. En er is ook een nieuwe versie in ontwikkeling
Of je bouwt je eigen versie. Die kan je zo gek, mooi en ingewikkeld maken als je wilt. Maar dat kost tijd.
Daarnaast, mijn idee (en vele andere) van een smart home is niet dat je een dashboard nodig hebt voor dagelijks gebruik maar dat het een toevoeging is. Veel gaat hier vanzelf of ik heb schakelaars (maar die doen de complete ruimte) etc. Dashboard kom ik alleen om iets te tweaken of voor info.
Hier stap voor stap weer beetje mijn dashboard uit aan het bouwen maar heeft op zich dus geen prioriteit.
Wat betreft het HA standaard dashboard vind ik nu het grote nadeel dat als ik maar iets wil wijzen ik dan de volledige controle moet overnemen en er dan niks meer toegevoegd wordt door HA zelf. Ik vind bijvoorbeeld de volgorde van de ruimtes niet fijn. Deze zou ik willen veranderen. Dat kan dus niet zonder de volledige controle.
Ik ben overigens wel heel erg benieuwd naar het nieuwe HA dashboard.
[ Voor 3% gewijzigd door meesje op 20-08-2025 20:56 ]
De automation lijkt dood te zijn gelopen op mijn fan-afstelling; kennelijk moet dat 'auto' zijn in plaats van 'Auto'. Dat aangepast, we gaan straks zien of dat het probleem oplost.Septillion schreef op woensdag 20 augustus 2025 @ 08:43:
Ja, ik heb beetje twee scenarios in gedachten:
Of er gebeurd wat waardoor de automation herladen is en dus een eventuele lopende delay afbreekt.
Of de auto vind het niet leuk twee commando's zo snel achter elkaar te zien. Maar dan zou de fan wel naar auto moeten gaan.
Edit: helaas dus niet. Het lijkt erop dat hij na de delay opnieuw de conditions test. Kan dat kloppen? Dan loop ik namelijk tegen een foutieve loop aan.
Edit 2: ik denk dat ik het gevonden heb. Lijkt erop dat mijn automation 2x gestart werd (een net iets andere dan die ik gelinkt heb), namelijk door mijn energieopwekking en door mijn tijdschema. Omdat een is-false condition overeenkomt met de 2-uur-durende droogcyclus loopt de automation daar dood.
[ Voor 28% gewijzigd door Esumontere op 20-08-2025 21:08 ]
1. Heeft iemand wel eens een suggestie gedaan / een feature request gedaan voor het kunnen koppelen van een eigen actie op klikken of drukken op een icon op je dashboard? Dus ik druk op een icon met een lamp. En ik kan als actie zetten dat, als ik klik, een automation start. Of dat een view wordt geshowed van het stroomgebruik van de lamp etc.
2. Andere idee is (tegelijk eigenlijk) een soort "hover over" tekst zodat je zelf kan schrijven wat er gebeurt als je klikt met je linker / rechtermuis. Of wat dit icoontje daar eigenlijk doet. Dat lijkt me ideaal voor documentatie van de werking van jouw dashboard.
Weet iemand hier misschien nog een oplossing voor? Het is toch wel onhandig dat wissellen.Impossibl3 schreef op maandag 18 augustus 2025 @ 22:04:
Ik vroeg mij af is het mogelijk om in VSCode (als HA add-on) twee locaties in hetzelfde overzicht neer te zetten?
Voor Frigate is met de update naar 0.16 de locatie van de config folder verplaatst.
[...]
Nu heb ik in VSCode de locatie van die map toegevoegd. Alleen als ik naar de map van de add-ons wil gaan (/root/addon_configs) dan moet ik die iedere keer inladen omdat de basis map staat op /config. Is het mogelijk om in het navigatie menu de twee paden te hebben staan (waar de rode pijl heen staat). Zodat je makkelijk kan wisselen tussen addon_configs en /config?
Hopelijk weet een van jullie of dit kan en zo ja hoe.
[Afbeelding]
PV 5.590 Wp Enphase, 2.700 Wp Growatt - Easee laadpaal - Itho Amber 95 WP
https://markus-haack.com/...t-backup-to-synology-nas/
Komende dagen maar eens een test doen: backup maken, wat aanpassingen doen, backup terug zetten en kijken of de gedane aanpassingen weer weg zijn.
Optie 1 kan al met de Tile/Tegel card. Click en hold action zijn los aanpasbaar, mijn zelfgemaakt dashboard is grotendeels opgebouwd met Tile cards die afhankelijk van wat ik wil aansturen andere dingen doen.oltk schreef op woensdag 20 augustus 2025 @ 22:44:
Ik heb een vraag voor de tweakers die diep in het HA ecosysteem zitten. het gaat om twee feature requests waar ik over nadenk, maar de hoeveelheid feature requests op github imponeren me enigszins.
1. Heeft iemand wel eens een suggestie gedaan / een feature request gedaan voor het kunnen koppelen van een eigen actie op klikken of drukken op een icon op je dashboard? Dus ik druk op een icon met een lamp. En ik kan als actie zetten dat, als ik klik, een automation start. Of dat een view wordt geshowed van het stroomgebruik van de lamp etc.
2. Andere idee is (tegelijk eigenlijk) een soort "hover over" tekst zodat je zelf kan schrijven wat er gebeurt als je klikt met je linker / rechtermuis. Of wat dit icoontje daar eigenlijk doet. Dat lijkt me ideaal voor documentatie van de werking van jouw dashboard.
Ik kan je niet echt in detail op weg helpen want geen ervaring mee, maar misschien wil je even kijken naar "Alarmo": een custom component die een heel alarm systeem kan maken voor je, incl keypads.Pazo schreef op woensdag 20 augustus 2025 @ 20:47:
Hebben jullie een idee hoe ik het volgende kan aanvliegen? Ik loop een beetje vast.
Zoekende naar een mooi keypad om een alarm mee te gaan bouwen heb ik de Philio-tech PKS01 (z-wave plus) aangeschaft.
[Afbeelding]
Daar is echter weinig info over te vinden (dit is evt de handleiding). Het wordt het meest gebruikt in combinatie met Fibaro maar het is volledig Z-wave dus ook aan HA te koppelen.
Ik maak dus gebruik van Zwave JS UI en heb het keypad kunnen koppelen met HA. Dit is wat ik momenteel zie:
[Afbeelding]
Als ik een knop indruk, zie dat ook gelijk terug in HA, maar enkel als 'gebeurtenis' (zie middelste kader 'gebeurtenissen' en rechter kader 'Logboek' in bovenstaand screenshot). Ik ben nu zoekende hoe ik het moet aanvliegen om als ik code intoets gevolgd door lock of unlock toets dat HA via een automation dan een actie doet (alarm aan of uit). Wellicht moet ik eerst een code 'programmeren'. Alleen loop ik dus vast hoe ik die gebeurtenissen van het keypad kan oppakken / omzetten naar acties?
Op internet is maar weinig te vinden hierover. Ik kwam wel dit topic tegen, waarin kort wordt verteld dat je kunt luisteren naar de zwave_js_notification om zo de actie in YAML code te zien te krijgen als je een toets indrukt. Maar dat lijkt bij mij niet te werken, het logboek / luisterboek blijft leeg.
Iemand een idee hoe ik een toetsencombinatie, bijv 1234 + lock, kan inpakken als een scene zodat ik die daarna kan gebruiken om andere acties / triggers te laden gebeuren?
Sometimes you need to plan for coincidence
Ik heb sinds kort een Peblar laadpaal, die gebruikt de HomeWizard P1 Meter voor Load Balancing van de laadpaal en voor het zonneladen, maar kan Home Assistant deze data tegelijk uitlezen met de Peblar laadpaal? Of moet ik dan echt een P1 Splitter nodig?
In t algemeen dacht ik dat Homewizard en HA samen konden communiceren.
Dus dat de meetgegevens uit HW overgedragen konden worden naar HA.
Maar als de P1 meter vd HW niet uitgelezen kan worden/ meetgegevens overgenomen kan worden dan is blijkbaar de overige meetgegevens van HW ook niet zomaar deelbaar.
En moet je dan een actieve of passieve p1 meter splitter aanschaffen?
Werken is best leuk maar er gaat zoveel vrijetijd in zitten dat mn hobby's onder druk komen. Kan niet wachten om van mn werk mn hobby te maken.....
Kleine update: Het werkt!Esumontere schreef op woensdag 20 augustus 2025 @ 21:00:
[...]
De automation lijkt dood te zijn gelopen op mijn fan-afstelling; kennelijk moet dat 'auto' zijn in plaats van 'Auto'. Dat aangepast, we gaan straks zien of dat het probleem oplost.
Edit: helaas dus niet. Het lijkt erop dat hij na de delay opnieuw de conditions test. Kan dat kloppen? Dan loop ik namelijk tegen een foutieve loop aan.
Edit 2: ik denk dat ik het gevonden heb. Lijkt erop dat mijn automation 2x gestart werd (een net iets andere dan die ik gelinkt heb), namelijk door mijn energieopwekking en door mijn tijdschema. Omdat een is-false condition overeenkomt met de 2-uur-durende droogcyclus loopt de automation daar dood.
Ja dat kan, geen splitter nodig.Danielson schreef op donderdag 21 augustus 2025 @ 09:34:
Ik weet niet helemaal of ik hier aan het juiste adres ben ik, maar ik probeer het gewoon!
Ik heb sinds kort een Peblar laadpaal, die gebruikt de HomeWizard P1 Meter voor Load Balancing van de laadpaal en voor het zonneladen, maar kan Home Assistant deze data tegelijk uitlezen met de Peblar laadpaal? Of moet ik dan echt een P1 Splitter nodig?
vw id.7 tourer pro s | evcc | holtkamper aero | fiscalist & prutser
HA ook maar een keer opgestart. Niks hielp. Echter toen kreeg ik het idee om de aanpassing in de Hue app te doen en daarna de Hue integratie herladen. En warempel: de (standaard) grouping werkt. Kennelijk houdt deze grouping de relatie met de Hue bridge vast en wordt niet overschreven door wijzigingen aangebracht in HA.
Ik ben me er van bewust dat menig tweaker die dit topic volgt al lang het newbie niveau voorbij is. Naast alleen maar info ophalen, vind ik het ook wel leuk om mijn beginner ervaringen te delen.
Ja Alarmo ken ik, ook al mee bezig geweest een keer, maar dat een 'software' keypad. Ik heb nu een 'hardware' keypad. Of zou je de hardware keypad ook weer kunnen koppelen aan Alarmo?Hmmbob schreef op donderdag 21 augustus 2025 @ 09:08:
[...]
Ik kan je niet echt in detail op weg helpen want geen ervaring mee, maar misschien wil je even kijken naar "Alarmo": een custom component die een heel alarm systeem kan maken voor je, incl keypads.
Grote Enphase topic • IQ Gateway uitlezen • PVOutput
PV 10,7kWp O/W • WP Panasonic KIT-WC07K3E5 7kW • Airco ME MSZ HR50VF 5kW • Enyaq iV60 Sportline
Je zult zelf een Automatisering moeten maken die die sync doet of zoeken naar een Blueprint. Wat het wel moeilijker maakt is dat hij elke nummer press los stuurt. Bij de verschillende Zigbee keypads verzamelt hij de nummers en pas als je arm/disarm doet, stuurt hij de hele code mee in het commando.Pazo schreef op donderdag 21 augustus 2025 @ 11:03:
[...]
Ja Alarmo ken ik, ook al mee bezig geweest een keer, maar dat een 'software' keypad. Ik heb nu een 'hardware' keypad. Of zou je de hardware keypad ook weer kunnen koppelen aan Alarmo?
Heb zelf geen ervaring met Z-Wave of dat daarmee ook kan.
Voor de Frient Intelligent Keypad heb ik zelf een Blueprint gemaakt, die als volledig alarmsysteem ingericht kan worden. Deze werkt ook met andere Zigbee Keypads, omdat de meeste op eenzelfde manier ingericht zijn.
Z2M versie
ZHA versie
[ Voor 18% gewijzigd door BiG-GuY op 21-08-2025 11:44 ]
Dat kan ook een voordeel zijn. Ik heb ooit eens bij een keypad gestaan (beveiligde deur van een serverruimte) waar je eindeloos cijfers in kon toetsen. Maar daar werden alleen de laatste X cijfers onthouden. Op die manier kun je het een meekijker lastig maken door eerst allerlei rubbish in te toetsen en te eindigen met de juiste code. Een meekijker probeert te onthouden wat je intoetst, maar zal na 15 cijfers de draad toch echt kwijt zijn...BiG-GuY schreef op donderdag 21 augustus 2025 @ 11:39:
[...]
Je zult zelf een Automatisering moeten maken die die sync doet of zoeken naar een Blueprint. Wat het wel moeilijker maakt is dat hij elke nummer press los stuurt. Bij de verschillende Zigbee keypads verzamelt hij de nummers en pas als je arm/disarm doet, stuurt hij de hele code mee in het commando.
Plus dat op die manier niet alleen de toesen van de (juiste) code gebruikt worden en slijten (en dus beetje zichtbaar worden).
Verdraagzaamheid is het hoogste gebod
en wie dat niet eert die schoppen we rot.
<John O`Mill>
De oorzaak van de maximaal 32GB is dat Virtualbox op mijn Asustor NAS standaard op de OS-drive, een 32Gb EMMC, opslaat. Ik heb ook een 500GB SSD in mijn NAS en daar wil ik mijn HA VM naar toe verplaatsen. Het is me alleen niet duidelijk hoe ik dat het best/veiligst doe. Ik heb mijn huidige HA VM al gekloond en die op de nieuwe, gewenste lokatie (de SSD dus) gezet, maar als ik die probeer te laden zegt VirtualBox dat ik al een VM met dat ID(?) heb, ook als ik mijn huidige HA VM uitzet.Videopac schreef op zondag 5 november 2023 @ 08:51:
Ik heb Home Assistant draaien in een Virtualbox op mijn NAS. Nu zie ik dat de standaard opslag 32GB is. Het is me niet duidelijk of het wenselijk is dat ik dit vergroot en zo ja: hoe. In Virtualbox (7.0.6) zelf heb ik geen mogelijkheid om de opslag uit te breiden. In de handleidingen die ik vond kon dat met een schuif, maar dat betrof Virtualbox 6. Het schijnt wel met het "VBoxManage modifyhd "/volume1/Virtualbox/Home Assitant/haos_ova-11.1.vdi" --resize 500000" te kunnen, maar hoe kan ik nadat ik de opslag vergroot heb in Home Assistant het volume / de partitie vergroten om ook daadwerkelijk van de extra opslagruimte gebruik te maken? Bij het aanmaken van de HA Virtualbox had ik niet de mogelijkheid om de opslaggrootte in te stellen en het modifyhd commando lijkt niet te werken op een nog niet gestart vdi bestand.
TrueNAS (ASRock B860I, i5-245K, 64GB, 2x24TB HC580, Jonsbo N2), OpenWrt (3x GL.iNet Flint 2 MT6000), Lyrion Media Server, Odroid H4+/N2+/C4
😀
Ik ben de hardware aan het verzamelen op basis van keuzes die ik hier lees vraag krijg hoor.
Wat betreft de hue bridge en HA.
Ik begreep dat nu juist het handige was dat HA alles van de Hue bridge kon overnemen zodat je niet meerdere controlers hoeft te onderhouden. Aka hue bridge down HA up.
Vanwaar je hue bridge nog in je systeem?
Of ben je aan het overzetten en moet je de hue bridge nog er tussen uit halen?
Werken is best leuk maar er gaat zoveel vrijetijd in zitten dat mn hobby's onder druk komen. Kan niet wachten om van mn werk mn hobby te maken.....
Ja die keypads heb ik ook gezien, vind ze alleen lelijk, het oog wil ook watBiG-GuY schreef op donderdag 21 augustus 2025 @ 11:39:
[...]
Je zult zelf een Automatisering moeten maken die die sync doet of zoeken naar een Blueprint. Wat het wel moeilijker maakt is dat hij elke nummer press los stuurt. Bij de verschillende Zigbee keypads verzamelt hij de nummers en pas als je arm/disarm doet, stuurt hij de hele code mee in het commando.
Heb zelf geen ervaring met Z-Wave of dat daarmee ook kan.
Voor de Frient Intelligent Keypad heb ik zelf een Blueprint gemaakt, die als volledig alarmsysteem ingericht kan worden. Deze werkt ook met andere Zigbee Keypads, omdat de meeste op eenzelfde manier ingericht zijn.
Z2M versie
ZHA versie
Ik zal denk ik eerst moeten kijken of ik de code van 4 cijfers + enter kan vatten in iets van een helper ofzo? Als dat lukt kan ik vanuit daar verder werken.
Grote Enphase topic • IQ Gateway uitlezen • PVOutput
PV 10,7kWp O/W • WP Panasonic KIT-WC07K3E5 7kW • Airco ME MSZ HR50VF 5kW • Enyaq iV60 Sportline
Tijdens de vakantie heb ik heel veel gelezen over HA en welke apparatuur benodigd. Een Raspberry pi 3 met SD kaart viel af, want niet heel snel en op een gegeven moment is door de vele schrijf acties de SD kaart stuk. Als ik dan blijf bij Raspberry met andersoortige opslag, ga je al vrij snel een aardig bedrag spenderen.copykat schreef op donderdag 21 augustus 2025 @ 12:00:
@meesje graag zelfs want ik zit nog op de straat waar de leer ladder staat
😀
Ik ben de hardware aan het verzamelen op basis van keuzes die ik hier lees vraag krijg hoor.
Wat betreft de hue bridge en HA.
Ik begreep dat nu juist het handige was dat HA alles van de Hue bridge kon overnemen zodat je niet meerdere controlers hoeft te onderhouden. Aka hue bridge down HA up.
Vanwaar je hue bridge nog in je systeem?
Of ben je aan het overzetten en moet je de hue bridge nog er tussen uit halen?
Op een gegeven moment wilde vol voor eigen HA produkten gaan (Green, Yellow). Dat zal ongetwijfeld werken, maar nog steeds aardig aan de prijs. Toen gekeken naar NUC’s/mini pc’s. Uiteindelijk via tweakers v&a een mini pc met N5095 cpu, 8gb geheugen en 256gb opslag gekocht voor een paar tientjes. Tot nu toe werkt dit uitstekend. Destijds een test gedaan met de scrypted add-on en HA op een Raspberry Pi. Dit was een performance van niks en diverse foutmeldingen. Nu met de mini pc werkt dit probleemloos. De installatie kan helaas niet headless (zonder toetsenbord/muis), maar eenmaal geïnstalleerd kun je deze randapparatuur ontkoppelen en heb je niet meer nodig. Mijn mini pc zit in de meterkast.
Wat betreft wel/niet gebruik maken van de Hue bridge heb ik ook e.e.a. overwogen. Mijn eerste gedachte was van Zigbee stick kopen en de Hue bridge de deur uit. Hoe minder apparaten, hoe beter. Echter via de Hue app dus Hue bridge) kun je makkelijker e.e.a. instellen. In HA heb je niet een standaard configuratie (volgens mij noemen ze zoiets ‘blueprints’) waarmee je hetzelfde kunt inregelen. Wel wanneer beweging dan lamp aan + hoeveel tijd nog aan. Maar niet een combinatie met de hoeveelheid lux. De lampen hoeven namelijk niet altijd aan. Ik heb nog lang niet voldoende kennis om dit via code (yaml) zelf te doen. Dus voor nu besloten om gebruik te blijven maken van de Hue bridge. Dit is mijn onderbouwing.
Nu wil ik graag een backlog van die captures maken, en nu overschrijft hij steeds het vorige bestand. Iemand hier ervaring mee? Bijvoorbeeld Camera_frontdoor_HH-MM.jpg laten opslaan, en daarna in dashboard de laatste versie laten zien. Of 1-10 tellen en daarna overschrijven (altijd 10x terug te klikken dus).
Gasloos! 3100Wp Z, 2150Wp W, Panasonic 5J monoblock, Panasonic 150L WPB
1. Bij veel kaarten kan je zelf de tap en hold actions aanpassen. Dus in veel gevallen bestaat dat al.oltk schreef op woensdag 20 augustus 2025 @ 22:44:
Ik heb een vraag voor de tweakers die diep in het HA ecosysteem zitten. het gaat om twee feature requests waar ik over nadenk, maar de hoeveelheid feature requests op github imponeren me enigszins.
1. Heeft iemand wel eens een suggestie gedaan / een feature request gedaan voor het kunnen koppelen van een eigen actie op klikken of drukken op een icon op je dashboard? Dus ik druk op een icon met een lamp. En ik kan als actie zetten dat, als ik klik, een automation start. Of dat een view wordt geshowed van het stroomgebruik van de lamp etc.
2. Andere idee is (tegelijk eigenlijk) een soort "hover over" tekst zodat je zelf kan schrijven wat er gebeurt als je klikt met je linker / rechtermuis. Of wat dit icoontje daar eigenlijk doet. Dat lijkt me ideaal voor documentatie van de werking van jouw dashboard.
2. In ieder geval de custom:paper-buttons-row laat bij een hoover al de acties zien.
Dus ik weet niet helemaal op welke groepen en knoppen je exact duid.
Ik ben eigenlijk met een soort gelijk iets bezig. Na een jaar of 4 niets gedaan te hebben met HA is er wel een hoop veranderd en ben ik met een compleet nieuwe inrichting bezig. Voorheen kon ik van alles in yaml aanpassen, maar gebruik nu nog het standaard dashboard en Dwains dashboard.Esumontere schreef op dinsdag 19 augustus 2025 @ 23:06:
Ik heb voor mijn MHI airco een automatisering gebouwd die na het koelen de airco nog 2 uur laat nablazen om de condensor te drogen. Daarna zou hij vanzelf uit moeten gaan. Echter, dat laatste gebeurt niet; hij blijft net zo lang blazen tot ik hem handmatig uitzet. Wat gaat hier mis?
YAML:
1 2 3 4 5 6 7 8 9 10 11 12 13 14 15 16 17 18 19 20 21 22 23 24 25 26 27 28 29 30 31 32 33 34 35 36 37 38 39 40 41 42 43 alias: Airco_slaapkamer_off description: Zet airco slaapkamer uit als het schema eindigt. triggers: - trigger: state entity_id: - schedule.airco to: "off" conditions: - condition: not conditions: - condition: state entity_id: climate.airco_slaapkamer state: "off" actions: - action: climate.set_hvac_mode metadata: {} data: hvac_mode: fan_only target: device_id: d293d1020e1d1caf34e5a086be4680d9 - action: climate.set_fan_mode metadata: {} data: fan_mode: 1 Lowest target: device_id: d293d1020e1d1caf34e5a086be4680d9 - delay: hours: 2 minutes: 0 seconds: 0 milliseconds: 0 - action: climate.set_fan_mode metadata: {} data: fan_mode: Auto target: device_id: d293d1020e1d1caf34e5a086be4680d9 - action: climate.turn_off metadata: {} data: {} target: device_id: d293d1020e1d1caf34e5a086be4680d9 mode: single
Nu merk ik dat HA tegenwoordig werkt met standaard bouwblokken. Ik heb nu een automatisering gemaakt dat wanneer ik de airco uitzet, deze overschakelt naar de fan only voor 2 uur. Echter gaat wel eerst de airco naar de uitstand, waardoor deze half uitgaat en vervolgens weer aan naar de FAN modus. Hoe kan ik dit ondervangen of kan ik de uitknop aanpassen dat deze een automatisering start?
Hier stond een link voor een Goldcard 1 jaar gratis + 20.000 punten.
Zie onderstaand screenshot. Net als de scenes komt deze entiteit dus uit Hue. Was voor mij dus best een zoektocht. Want als je op grouping zoekt kom je uit op het onderdeel ‘helper’.Septillion schreef op donderdag 21 augustus 2025 @ 12:50:
@meesje Geen ervaring met de Hue integratie, maar volgens mij is het daarbij inderdaad het idee dat devices en groepen vanuit de Hue doorgegeven worden. Daarbij is de light groep denk ik in HA ook gewoon een light-entity en heeft HA geen weet van de groep.
Dus ik weet niet helemaal op welke groepen en knoppen je exact duid.
Dus daarvoor zal je dus in Hue de area correct moeten hebben, dat staat dan los van de area van HA. Er wordt getracht een device uit Hue in de juiste area van HA te zetten maar er zit geen sync tussen de areas van Hue en HA.
Daar kwam ik dus gisteren afdoende ook achter.Septillion schreef op donderdag 21 augustus 2025 @ 13:13:
@meesje Dat zal gewoon een light entity zijn denk ik (dus entity id light.woonkamer ofzo) en HA stuurt die aan naar Hue, niet de individuele lampen.
Dus daarvoor zal je dus in Hue de area correct moeten hebben, dat staat dan los van de area van HA. Er wordt getracht een device uit Hue in de juiste area van HA te zetten maar er zit geen sync tussen de areas van Hue en HA.
Echter wat me opviel, is dat bij het toevoegen van de integratie er melding gemaakt wordt dat je de Apple TV niet kunt uitzetten met deze integratie. Dat is dus wel het geval! Kan ik zoiets ergens melden? Of is dat te klein om ooit opgepakt te worden?
Ja, dat had ik ook bedacht alleen als het dan niet werkt heb ik helemaal niks meer.Septillion schreef op donderdag 21 augustus 2025 @ 12:53:
@Videopac Weinig ervaring met Virtualbox, maar dan zou het probleem opgelost zijn als je de oude weggooit. Alternatief vind ik dat je het id ook wel kan wijzigen.
Als ik een volledige backup in HA maak, dan een volledig nieuwe VM aanmaak en die backup inlaadt: heb ik dan hetzelfde als wat ik nu heb of heeft dit ook een kans op problemen/incompatibiliteiten?
TrueNAS (ASRock B860I, i5-245K, 64GB, 2x24TB HC580, Jonsbo N2), OpenWrt (3x GL.iNet Flint 2 MT6000), Lyrion Media Server, Odroid H4+/N2+/C4
Je trigger is "airco gaat uit". Dat gebeurt eerst, daarna gaat hij pas op fan only.Morpheusk schreef op donderdag 21 augustus 2025 @ 13:04:
[...]
Ik ben eigenlijk met een soort gelijk iets bezig. Na een jaar of 4 niets gedaan te hebben met HA is er wel een hoop veranderd en ben ik met een compleet nieuwe inrichting bezig. Voorheen kon ik van alles in yaml aanpassen, maar gebruik nu nog het standaard dashboard en Dwains dashboard.
Nu merk ik dat HA tegenwoordig werkt met standaard bouwblokken. Ik heb nu een automatisering gemaakt dat wanneer ik de airco uitzet, deze overschakelt naar de fan only voor 2 uur. Echter gaat wel eerst de airco naar de uitstand, waardoor deze half uitgaat en vervolgens weer aan naar de FAN modus. Hoe kan ik dit ondervangen of kan ik de uitknop aanpassen dat deze een automatisering start?
[Afbeelding]
Ik laat de airco direct overschakelen op fan only na een aantal triggers (zonnepaneel-opbrengst, schedule helper, etc) en daarna pas uit gaan.
Alternatief, kan je in VirtualBox ook niet een volledige backup / image draaien? Bedoel, dan kan je hem ook veilig verwijderen. Zeker als je dan ook nog een HA backup (op externe locatie) in je zak hemt.
Ah. Dan moet ik me daarin verdiepen. Ook paper-buttons iddSeptillion schreef op donderdag 21 augustus 2025 @ 12:46:
[...]
1. Bij veel kaarten kan je zelf de tap en hold actions aanpassen. Dus in veel gevallen bestaat dat al.
Ik wil de tekst zelf kunnen opschrijven2. In ieder geval de custom:paper-buttons-row laat bij een hoover al de acties zien.
1
2
3
4
5
6
| Logger: py.warnings
Bron: components/apple_tv/__init__.py:10
Eerst voorgekomen: 14:46:25 (1 gebeurtenis)
Laatst gelogd: 14:46:25
/usr/local/lib/python3.13/site-packages/google/__init__.py:2: UserWarning: pkg_resources is deprecated as an API. See https://setuptools.pypa.io/en/latest/pkg_resources.html. The pkg_resources package is slated for removal as early as 2025-11-30. Refrain from using this package or pin to Setuptools<81. __import__('pkg_resources').declare_namespace(__name__) |
Edit: laat maar. Volgens mij is het een bekend issue.
https://community.home-as...ecated-as-an-api/909094/6
[ Voor 13% gewijzigd door meesje op 21-08-2025 15:15 ]
https://github.com/home-assistant/core/issues/137503
1
2
3
4
5
6
7
8
9
10
| Traceback (most recent call last):
File "/usr/src/homeassistant/homeassistant/components/websocket_api/decorators.py", line 28, in _handle_async_response
await func(hass, connection, msg)
File "/usr/src/homeassistant/homeassistant/components/assist_pipeline/websocket_api.py", line 246, in websocket_run
await pipeline_input.validate()
File "/usr/src/homeassistant/homeassistant/components/assist_pipeline/pipeline.py", line 1690, in validate
raise PipelineRunValidationError(
"the pipeline does not support speech-to-text"
)
homeassistant.components.assist_pipeline.pipeline.PipelineRunValidationError: the pipeline does not support speech-to-text |
1
2
3
4
5
6
| {% if "gft" in states('sensor.afvalwijzer_tomorrow') and is_state('input_boolean.waste_moved','off') %} Vanavond de groenebak aan de straat zetten. Staat het er al? klik op onderstaande knop. {% endif %} {% if "papier" in states('sensor.afvalwijzer_tomorrow') and is_state('input_boolean.waste_moved','off') %} Vanavond het oudpapier aan de straat zetten. Staat het er al? klik op onderstaande knop. {% endif %} {% if "pmd" in states('sensor.afvalwijzer_tomorrow') and is_state('input_boolean.waste_moved','off') %} Vanavond het plastic aan de straat gooien. Staat het er al? klik op onderstaande knop. {% endif %} {% if "rest" in states('sensor.afvalwijzer_tomorrow') and is_state('input_boolean.waste_moved','off') %} Vanavond kan de grijze container aan de straat. Staat het er al? klik op onderstaande knop. {% endif %} {% if "takken" in states('sensor.afvalwijzer_day_after_tomorrow') %} Overmorgen worden de takken opgehaald! Maak bundels en gooi morgen aan de straat.{% endif %} {% if "takken" in states('sensor.afvalwijzer_day_tomorrow') and is_state('input_boolean.waste_moved','off') %} Gooi die bundels aan de staat! Liggen ze er al of heb je niks? Klik op de knop{% endif %} |
De knop eronder
1
2
3
4
5
6
7
8
9
10
11
12
13
14
15
16
17
18
| type: entity show_name: true show_state: true show_icon: true entity: input_boolean.waste_moved name: Staat buiten? show_entity_picture: false visibility: - condition: and conditions: - condition: state entity: sensor.afvalwijzer_tomorrow state_not: geen - condition: state entity: input_boolean.waste_moved state: "off" tap_action: action: toggle |
Dus met op de knop klikken verdwijnt de tekst (deel) en knop. (en automation met berichten stopt)
https://www.rouwette.com/
Wat ik me nu afvraag, is hoe lang wordt van de entiteiten de historische data bewaard? Kun je dit configureren?
Ik heb ook ergens gelezen dat je historische data op een andere locatie kunt opslaan. Is dat aan te raden? Mijn huidige NAS wil af en toe wel eens gaan slapen? Dat doet ie dan waarschijnlijk niet meer, omdat HA vrijwel constant data verzamelt? En wat gebeurt er als je je NAS uit en aan zet?
Ligt er aan welke data je bedoelt. Met de juiste state class komt de data in de long term statistics terecht, en wordt dan oneindig opgeslagen. Dat gaat bijvoorbeeld om je energy data. Het gaat dan wel om de totalen (of gemiddelde/min/max) per uur, niet elke state change.meesje schreef op donderdag 21 augustus 2025 @ 20:18:
Gisteren had ik de automatische backup ingesteld naar mijn Synology NAS. Vandaag even getest of de vannacht (om 05:00 uur) gemaakte backup kon terug zetten. Dit was succesvol! Nu merk ik dat historische data ontbreekt van tijdstip backup tot aan backup terug zetten. Dat is ook logisch. Het is fijn om te weten dat historische data meegenomen wordt in de backup.
Wat ik me nu afvraag, is hoe lang wordt van de entiteiten de historische data bewaard? Kun je dit configureren?
Ik heb ook ergens gelezen dat je historische data op een andere locatie kunt opslaan. Is dat aan te raden? Mijn huidige NAS wil af en toe wel eens gaan slapen? Dat doet ie dan waarschijnlijk niet meer, omdat HA vrijwel constant data verzamelt? En wat gebeurt er als je je NAS uit en aan zet?
De state changes worden standaard 10 dagen opgeslagen, dat kun je wijzigen met de recorder integration (alleen YAML)
Je OR staat alleen nu wel fout. Je OR'ed nu over een enkel item. Denk dat je de tweede state ook in je OR wilt of niet?Rouwette schreef op donderdag 21 augustus 2025 @ 16:53:
Eff klein succesje delen met de Markdown kaart en afvalwijzer sensors.
YAML:
1 2 3 4 5 6 {% if "gft" in states('sensor.afvalwijzer_tomorrow') and is_state('input_boolean.waste_moved','off') %} Vanavond de groenebak aan de straat zetten. Staat het er al? klik op onderstaande knop. {% endif %} {% if "papier" in states('sensor.afvalwijzer_tomorrow') and is_state('input_boolean.waste_moved','off') %} Vanavond het oudpapier aan de straat zetten. Staat het er al? klik op onderstaande knop. {% endif %} {% if "pmd" in states('sensor.afvalwijzer_tomorrow') and is_state('input_boolean.waste_moved','off') %} Vanavond het plastic aan de straat gooien. Staat het er al? klik op onderstaande knop. {% endif %} {% if "rest" in states('sensor.afvalwijzer_tomorrow') and is_state('input_boolean.waste_moved','off') %} Vanavond kan de grijze container aan de straat. Staat het er al? klik op onderstaande knop. {% endif %} {% if "takken" in states('sensor.afvalwijzer_day_after_tomorrow') %} Overmorgen worden de takken opgehaald! Maak bundels en gooi morgen aan de straat.{% endif %} {% if "takken" in states('sensor.afvalwijzer_day_tomorrow') and is_state('input_boolean.waste_moved','off') %} Gooi die bundels aan de staat! Liggen ze er al of heb je niks? Klik op de knop{% endif %}
De knop eronder
YAML:
1 2 3 4 5 6 7 8 9 10 11 12 13 14 15 16 17 18 type: entity show_name: true show_state: true show_icon: true entity: input_boolean.waste_moved name: Staat buiten? show_entity_picture: false visibility: - condition: or conditions: - condition: state entity: sensor.afvalwijzer_tomorrow state_not: geen - condition: state entity: input_boolean.waste_moved state: "off" tap_action: action: toggle
Dus met op de knop klikken verdwijnt de tekst (deel) en knop. (en automation met berichten stopt)
De relatie met de backup begrijp ik.Septillion schreef op donderdag 21 augustus 2025 @ 21:11:
@meesje Je NAS wordt nu alleen gebruikt voor je backup. Dus er wordt alleen naar je NAS geschreven als de backup gemaakt wordt. De rest van de tijd blijft het alleen op je HA systeem. En als je NAS uit staat als de backup gepland staat krijg je daar een error van dat de backup niet gemaakt kon worden.
Het ging me meer om als je je NAS wil inzetten voor permanente opslag voor historische data. Energie maar ook State wijzigingen is vrijwel een continu proces. Wat gebeurt er als je je NAS moet rebooten?
Ik ben overigens benieuwd of men de historische date opslaat op een externe locatie op lekker op de schijf waarop HA draait? Wat is beter?
Persoonlijk vind ik de LTS van HA prima voor de "forever data". En gebruik ook gewoon de standaard 10 dagen voor alle states. En dan netjes met een dagelijkse externe backup met versioning.
Je zou iets als InfluxDB kunnen draaien en daar specifieke zaken nog tot in detail heen kunnen sturen. Dit zou ik dan gewoon als addon doen en gewoon meenemen in de backup. Hele ding is alleen dat je dan zelf nog iets moet hebben / bouwen om werkelijk nog wat met die data te doen.
Dus ja, wat is je doel?
Ik heb geen specifiek doel. Ik vroeg me gewoon af wat handiger is. Zoals het nu werkt vind ik prima. De dagelijkse backup gaat naar een externe locatie. Dat vind ik het belangrijkste. En als ik iets ga doen waarbij ik me niet comfortabel voel, moet ik van te voren even een handmatige backup maken. Dan ben ik nooit veel historische data kwijt.Septillion schreef op donderdag 21 augustus 2025 @ 21:41:
@meesje Nee, dat zou ik niet aanraden. Naast dat je dan daar ook iets op hebt moeten draaien ofzo.
Persoonlijk vind ik de LTS van HA prima voor de "forever data". En gebruik ook gewoon de standaard 10 dagen voor alle states. En dan netjes met een dagelijkse externe backup met versioning.
Je zou iets als InfluxDB kunnen draaien en daar specifieke zaken nog tot in detail heen kunnen sturen. Dit zou ik dan gewoon als addon doen en gewoon meenemen in de backup. Hele ding is alleen dat je dan zelf nog iets moet hebben / bouwen om werkelijk nog wat met die data te doen.
Dus ja, wat is je doel?
Nee, snap ik. Maar zou niet weten hoe ik de uit-knop vervang. Maar kom er nu achter dat de automatisering in een loop blijft, omdat nu om 2 uur weer opnieuw weer fan stand wordt geactiveerd.Esumontere schreef op donderdag 21 augustus 2025 @ 14:08:
[...]
Je trigger is "airco gaat uit". Dat gebeurt eerst, daarna gaat hij pas op fan only.
Ik laat de airco direct overschakelen op fan only na een aantal triggers (zonnepaneel-opbrengst, schedule helper, etc) en daarna pas uit gaan.
Hier stond een link voor een Goldcard 1 jaar gratis + 20.000 punten.
Ik gebruik (al vele jaren) de “Home Assistant Google Drive Backup” add-on met een Google-account dat ik daarvoor speciaal heb aangemaakt. Veilig buitenshuis.meesje schreef op donderdag 21 augustus 2025 @ 20:18:
Gisteren had ik de automatische backup ingesteld naar mijn Synology NAS. Vandaag even getest of de vannacht (om 05:00 uur) gemaakte backup kon terug zetten. Dit was succesvol! Nu merk ik dat historische data ontbreekt van tijdstip backup tot aan backup terug zetten. Dat is ook logisch. Het is fijn om te weten dat historische data meegenomen wordt in de backup.
Wat ik me nu afvraag, is hoe lang wordt van de entiteiten de historische data bewaard? Kun je dit configureren?
Ik heb ook ergens gelezen dat je historische data op een andere locatie kunt opslaan. Is dat aan te raden? Mijn huidige NAS wil af en toe wel eens gaan slapen? Dat doet ie dan waarschijnlijk niet meer, omdat HA vrijwel constant data verzamelt? En wat gebeurt er als je je NAS uit en aan zet?
Wat ik zo fijn vind aan deze add-on is dat die ook aan versiebeheer doet. Van de laatste week bewaar ik elke dagelijkse backup en naarmate het langer geleden is neemt de resolutie verder af. Hij zorgt zelf voor verwijderen van de oude backups die niet meer nodig zijn. Zo wordt het geheel nooit te groot.
[ Voor 3% gewijzigd door Hippe Lip op 22-08-2025 08:53 ]
Verdraagzaamheid is het hoogste gebod
en wie dat niet eert die schoppen we rot.
<John O`Mill>
Hoe krijg jij de tijd accuraat?TheFes schreef op zondag 4 mei 2025 @ 22:19:
[...]
Solcast is bij mij accurater, maar heeft met de gratis versie wel maar max 2 dakvlakken.
Ik zit er structureel 2 uur naast.
(GMT / UTC?)
Ik doe niet aan bijgeloof. Dat brengt ongeluk.
Kan me niet herinneren dat ik daar iets voor heb moeten doen.paQ schreef op vrijdag 22 augustus 2025 @ 09:06:
[...]
Hoe krijg jij de tijd accuraat?
Ik zit er structureel 2 uur naast.
(GMT / UTC?)
Ehm ja. Het werkte welSeptillion schreef op donderdag 21 augustus 2025 @ 21:16:
[...]
Je OR staat alleen nu wel fout. Je OR'ed nu over een enkel item. Denk dat je de tweede state ook in je OR wilt of niet?
heb de knop aangepast
1
2
3
4
5
6
7
8
9
10
11
12
13
14
15
16
17
| type: entity show_name: false show_state: false show_icon: true entity: input_boolean.waste_moved show_entity_picture: false visibility: - condition: and conditions: - condition: state entity: sensor.afvalwijzer_tomorrow state_not: geen - condition: state entity: input_boolean.waste_moved state: "off" tap_action: action: toggle |
[ Voor 78% gewijzigd door Rouwette op 22-08-2025 09:39 ]
https://www.rouwette.com/
weird.TheFes schreef op vrijdag 22 augustus 2025 @ 09:12:
[...]
Kan me niet herinneren dat ik daar iets voor heb moeten doen.
Ik heb nu staan bij last update: 2025-08-22T07:24:54+00:00
Dat zal die van 09:24 zijn geweest lijkt me.
En dan krijg ik deze grafieken:
Ik doe niet aan bijgeloof. Dat brengt ongeluk.
Last update timestamp is in UTC, dat zie je aan dat +00:00 op het eind, wat dus inderdaad overeenkomt met 9:24 CET. So far so good, dat zul je bij elke entity zien.paQ schreef op vrijdag 22 augustus 2025 @ 09:39:
[...]
weird.
Ik heb nu staan bij last update: 2025-08-22T07:24:54+00:00
Dat zal die van 09:24 zijn geweest lijkt me.
En dan krijg ik deze grafieken:
[Afbeelding]
De forecast in de grafiek lijkt niet helemaal te kloppen met de werkelijkheid, maar dat ligt niet aan de tijden. De start- en eindtijd komen overeen met je werkelijke start- en eindtijd. Als je grafiek 2 uur verschoven zou zijn zou hij op het verkeerde moment starten en eindigen.
Ik heb het inmiddels werkend. Ik had alleen wel verwacht omdat het een melcloud koppeling betreft het dashboard van de airco ook de juiste status zou hebben als je het via de melcloud-app of handmatig bediend.Morpheusk schreef op donderdag 21 augustus 2025 @ 23:02:
[...]
Nee, snap ik. Maar zou niet weten hoe ik de uit-knop vervang. Maar kom er nu achter dat de automatisering in een loop blijft, omdat nu om 2 uur weer opnieuw weer fan stand wordt geactiveerd.
1
2
3
4
5
6
7
8
9
10
11
12
13
14
15
16
17
18
19
20
21
22
23
24
25
26
27
| id: '1755773496404' alias: 'Slaapkamer airco na ventileren achter ' description: '' triggers: - trigger: state entity_id: - climate.slaapkamer_achter from: cool to: 'off' conditions: [] actions: - device_id: 78c6d303845c416768df887ebafe1c40 domain: climate entity_id: b573759e410c0e472492abdfc4996167 type: set_hvac_mode hvac_mode: fan_only - delay: hours: 0 minutes: 1 seconds: 0 milliseconds: 0 - action: climate.turn_off metadata: {} data: {} target: entity_id: climate.slaapkamer_achter mode: single |
Hier stond een link voor een Goldcard 1 jaar gratis + 20.000 punten.
Als ik bv Ring toevoeg via homebridge aan HomeKit, werkt dit wel gelijk.
Voor nu blijf ik HA en HomeKit/homebridge nog steeds naast elkaar gebruiken. HomeKit voor dagelijks gebruik en HA voor hobby/spelen/energie, etc.
Mijn gedachte was overigens om homebridge de deur uit te doen en HA apparaten door te zetten (middels de HomeKit integratie) naar HomeKit. Echter de Ring live view werkt dan niet. Dit is een bekend issue waar nog geen oplossing voor is.
https://github.com/home-assistant/core/issues/140030
Het alternatief is de Scrypted add-on toe te voegen in HA. Dan kan ik de Ring camera vanuit Scrypted toevoegen aan HomeKit en middels de generic camera integratie live beeld in HA.
Volgende stap is om de Ring deurbel te vervangen door Reolink (‘works with Home Assistant’).
Heck, zelfs waar, wanneer en hoe je een notificatie krijgt staat je vrij. Moet notificatie via TTS, prima! Moet je verlichting op standje disco, prima! Wil je alleen een pushmelding als je op je werk bent, prima! Of alleen als je meer dan 5 minuten op de wc zit, ook geen probleem.
Maar volledige vrijheid komt er dus ook mee dat je er zelf over na moet denken en moet instellen
Zelf vind ik dat om een groter publiek te bereiken HASeptillion schreef op vrijdag 22 augustus 2025 @ 12:42:
@meesje Het komt niet voort uit geknutsel, maar uit de volledige vrijheid die je hebt te doen en laten wat je wilt. Jij bepaald of je notificatie wilt en hoe die er uit ziet, niet de fabrikant.
Heck, zelfs waar, wanneer en hoe je een notificatie krijgt staat je vrij. Moet notificatie via TTS, prima! Moet je verlichting op standje disco, prima! Wil je alleen een pushmelding als je op je werk bent, prima! Of alleen als je meer dan 5 minuten op de wc zit, ook geen probleem.
Maar volledige vrijheid komt er dus ook mee dat je er zelf over na moet denken en moet instellen
beide zou moeten ondersteunen. Functionaliteit instellen door settings aan/uit te zetten, zoals bv in HomeKit en Google Home en aan de andere kant zelf van alles inregelen voor meer controle. Bij het integreren van een deurbel zou je meer out of the box functionaliteit verwachten dan alleen een live view.
Ik heb nooit van HA verwacht dat hij maar automatisch dingen voor mij gaat verzinnen. Sterker nog, ik zou het niet eens willen.meesje schreef op vrijdag 22 augustus 2025 @ 13:45:
[...]
Zelf vind ik dat om een groter publiek te bereiken HA
beide zou moeten ondersteunen. Functionaliteit instellen door settings aan/uit te zetten, zoals bv in HomeKit en Google Home en aan de andere kant zelf van alles inregelen voor meer controle. Bij het integreren van een deurbel zou je meer out of the box functionaliteit verwachten dan alleen een live view.
Als ik een deurbel integreer in HA, verwacht ik dat HA entiteiten aanlevert waar ik dan mee aan de slag kan, en waarmee ik zaken kan inregelen zoals ik ze wil.
Ik denk dat de verwarring hier zit in het type product. HomeKit en Google Home zijn versimpelde producten die de gebruiker van een zo simpel mogelijke interface voorzien. Doel is dat iets snel werkt en dat mag prima ten koste gaan van functionaliteit.meesje schreef op vrijdag 22 augustus 2025 @ 13:45:
[...]
Zelf vind ik dat om een groter publiek te bereiken HA
beide zou moeten ondersteunen. Functionaliteit instellen door settings aan/uit te zetten, zoals bv in HomeKit en Google Home en aan de andere kant zelf van alles inregelen voor meer controle. Bij het integreren van een deurbel zou je meer out of the box functionaliteit verwachten dan alleen een live view.
HA zal eerder een lastige configuratie accepteren zolang dat er maar voor zorgt dat je alle vrijheid behoudt als gebruiker.
Maar op de pagina van de integratie wordt zelf al uitgelegd hoe een notificatie te maken.
Andere optie is een blueprint, die vormen de makkelijke voorverpakte delen. Maar ook daar, doordat er zoveel wensen als mensen zijn dat er ook weer veel versies. Want juist doordat alles kan willen mensen dat ook. Je zou ook gewoon de eerste de beste blueprint kunnen pakken die je hiervoor vind, dan heb je de ervaring die een HomeKit of Google je brengt. Maar moet je dus ook weer niet "zeuren" dat het niet exact is wat je verwacht. Dat is iets uit HomeKit of Google ook zelden. Maar daar zit je er aan vast en bij HA kan je het aanpassen maar kost dat moeite.
Ofwel, groter publiek is prima. Maar verwacht je gewoon voorgekauwde paden, dan is HA gewoon niets voor jou. Het is niet voor niets dat ik HA ook alleen aanraad als iemand er tijd in wil steken.
[ Voor 3% gewijzigd door Septillion op 22-08-2025 14:05 ]
Klopt. Het is ook voor een andere doelgroep. Je bent inderdaad erg vrij om van alles in te regelen. Dit bedoel ik dus ook met ‘knutselen’. Het gaat verder dan alleen maar inrichten (=instellen middels settings/parameters). Ik hou het de komende tijd parallel draaien. Ik zie veel zaken die erg mooi werken.TheFes schreef op vrijdag 22 augustus 2025 @ 13:49:
[...]
Ik heb nooit van HA verwacht dat hij maar automatisch dingen voor mij gaat verzinnen. Sterker nog, ik zou het niet eens willen.
Als ik een deurbel integreer in HA, verwacht ik dat HA entiteiten aanlevert waar ik dan mee aan de slag kan, en waarmee ik zaken kan inregelen zoals ik ze wil.
/f/image/AtN5TJpuj5idt0OGzkexukZ3.png?f=fotoalbum_large)
Ik vind het helaas niet
Al gevonden:
- HA Calendar card: https://www.home-assistant.io/dashboards/calendar/ . Day mode geeft ze voor 1 dag in de juiste volgorde, maar zonder een grid dat de gaten tussen events duidelijk maakt. Gewoon een droge lijst onder elkaar dus, niet wat ik zoek
- Atomic Calendar Revive: zelfde probleem, alles komt gewoon onder elkaar in een lijst
- Calendar Card Pro: https://github.com/alexpfau/calendar-card-pro , zelfde probleem
- Week planner card: https://github.com/Famous...dme-ov-file#configuration zelfde probleem.
Iemand een tip?
Android developer & dürüm-liefhebber
:strip_exif()/f/image/Ch2MHTc6Nw71ZdReByPVwgu5.png?f=user_large)
Nu is de Fritzbox weg uit mijn netwerk dus zou ik deze graag ook verwijderen uit HA. Als ik dat doe waarschuwt hij dat onderliggende apparaten en entiteiten ook worden verwijderd uit HA. Dat wil ik natuurlijk niet, want die Homewizard stekker functioneert gewoon prima via de Homewizard integratie. Worden deze apparaten echt verwijderd als ik de Fritzbox verwijder? En hoe kan ik dit voorkomen?
🔋 Marstek Venus E v3 | EMS 148, BMS 113, VNS 119, App v1.6.61 | M5 Stack | HW P1 | ☀️2,7kWp zuid
De Fritz!Box integratie maakt voor elk device op je netwerk een device aan met daarin een device tracker en een switch om internet toegang uit te zetten. Waar mogelijk koppelt hij die op basis van IP adres/Mac aan bestaande devices.3raser schreef op vrijdag 22 augustus 2025 @ 15:53:
Ik heb enkele apparaten die onder twee verschillende "bronnen" vallen. Bijvoorbeeld onderstaande Homewizard stekker die zowel via Homewizard als via Fritzbox gekoppeld is aan Home Assistant. Geen idee overigens waarom deze ook via de Fritzbox is gekoppeld. Dit ging vanzelf toen ik de Fritzbox koppelde aan Home Assistant.
[Afbeelding]
Nu is de Fritzbox weg uit mijn netwerk dus zou ik deze graag ook verwijderen uit HA. Als ik dat doe waarschuwt hij dat onderliggende apparaten en entiteiten ook worden verwijderd uit HA. Dat wil ik natuurlijk niet, want die Homewizard stekker functioneert gewoon prima via de Homewizard integratie. Worden deze apparaten echt verwijderd als ik de Fritzbox verwijder? En hoe kan ik dit voorkomen?
De Fritz!Box integratie kun je gewoon verwijderen. Maar als je zeker wil zijn kun je natuurlijk altijd eerst even een backup maken.
Bedankt voor de informatie! Backup gemaakt en de Fritzbox werd veilig verwijderd.TheFes schreef op vrijdag 22 augustus 2025 @ 16:02:
[...]
De Fritz!Box integratie maakt voor elk device op je netwerk een device aan met daarin een device tracker en een switch om internet toegang uit te zetten. Waar mogelijk koppelt hij die op basis van IP adres/Mac aan bestaande devices.
De Fritz!Box integratie kun je gewoon verwijderen. Maar als je zeker wil zijn kun je natuurlijk altijd eerst even een backup maken.
🔋 Marstek Venus E v3 | EMS 148, BMS 113, VNS 119, App v1.6.61 | M5 Stack | HW P1 | ☀️2,7kWp zuid
De blueprints vind ik zelf wel een mooie middenweg. Deze zouden meer prominent aanwezig mogen zijn. Nieuwe entiteit, en dan een knop “zoek aanbevolen blueprints” dit geeft vaak een beter begin dan mijn eigen code en geeft ook mogelijkheden waar ik zelf nog niet aan had gedacht.Septillion schreef op vrijdag 22 augustus 2025 @ 14:00:
Andere optie is een blueprint, die vormen de makkelijke voorverpakte delen. Maar ook daar, doordat er zoveel wensen als mensen zijn dat er ook weer veel versies. Want juist doordat alles kan willen mensen dat ook. Je zou ook gewoon de eerste de beste blueprint kunnen pakken die je hiervoor vind, dan heb je de ervaring die een HomeKit of Google je brengt. Maar moet je dus ook weer niet "zeuren" dat het niet exact is wat je verwacht. Dat is iets uit HomeKit of Google ook zelden. Maar daar zit je er aan vast en bij HA kan je het aanpassen maar kost dat moeite.
De grootste Nederlandstalige database met informatie over computers met zoekfunctie!!
Echter staan zowel mijn S20 FE 5G als Nothing Watch Pro 2 er niet tussen
[ Voor 16% gewijzigd door Raven op 23-08-2025 19:11 ]
After the first glass you see things as you wish they were. After the second you see things as they are not. Finally you see things as they really are, and that is the most horrible thing in the world...
Oscar Wilde
Daarnaast rustig alle documentatie op de website van HA aan het lezen. Ik ben nu bezig met het samenstellen van een dashboard en probeer allerlei soorten cards. Aan de ene kant kun je van te voren bedenken wat je wil, maar door te zien wat er is, kan juist weer inspiratie geven.
Zo ook de demo dashboards genoemd op de website van HA. Het is echt verbazend wat je allemaal kunt inrichten: icoontjes toevoegen, status indicatoren, etc. Hieronder van wat ik tot nu toe maakt heb. De vorige keer begon ik met alle kamers toe te voegen met lampen. Menig kamer is voorzien van een Motion sensor die de lamp bedient. Die lampen heb ik nu achterwege gelaten. Nu alleen nog de lampen die we middels Siri of Hue Tap bedienen. Dit moet straks wel slimmer, bv obv de hoeveelheid Lux automatisch aangaan. Dat wordt 1 van de eerste automations. Ik heb al vast een tweede pagina gemaakt waarin ik wel alle kamers met lampen wil opnemen.
Ook erg tof dat ik de Energy distributie Card via yaml (was gewoon copy/paste) heb toegevoegd aan mijn eigen dashboard.
De (batterij) statussen bovenin mijn dashboard moet ik nog aanpassen met dat ze alleen getoond worden wanneer percentage onder de 10 procent.
Verder wil ik ook een automation inregelen waarmee ingeregeld wordt dat de Motion sensor van de Ring deurbel overdag uit is als ik thuis ben. Nu heb ik constant meldingen als we naar buiten gaan/zijn.
Wat me bij mijn nieuwe installatie opviel bij het inrichten van de backup is dat deze nu encrypted is en dat me geadviseerd werd om deze sleutel goed te bewaren omdat je deze nodig hebt bij het terug zetten van een backup. Ik had al eens eerder de automatische backup ingesteld en ook een keer een backup terug gezet, maar toen werd er niet gevraagd naar een encryptie sleutel. Heb ik de vorige keer niet goed opgelet? Is dit nieuw? Kan dit uitgezet worden? Over dat laatste heb ik niks kunnen vinden.
Voor het vinden van blueprints is er een community pagina waarin blueprints gedeeld worden.pietje63 schreef op vrijdag 22 augustus 2025 @ 16:57:
[...]
De blueprints vind ik zelf wel een mooie middenweg. Deze zouden meer prominent aanwezig mogen zijn. Nieuwe entiteit, en dan een knop “zoek aanbevolen blueprints” dit geeft vaak een beter begin dan mijn eigen code en geeft ook mogelijkheden waar ik zelf nog niet aan had gedacht.
https://community.home-assistant.io/c/blueprints-exchange/53
Daar kwam ik eentje tegen waarbij naast Motion (deze is al aanwezig in HA) ook rekening gehouden wordt met lux.
https://community.home-as...e-and-lights-state/527912
Zo hebben bv HomeWizard, Hue en Ring een standaard integratie, maar Zendure (thuisbatterij merk) moet via HACS. Ik las namelijk recentelijk dat er een integratie was tussen Zendure en HA. Gelijk gekeken bij de (standaard) integraties, maar niet kunnen vinden. Wel via HACS.
Ik begrijp dat HACS integraties ontstaan vanuit de community, maar wanneer worden deze officieel? Dat laatste betekent dan dat deze onderhouden worden door HA?
Qua officieel of niet, iedereen kan een addon of integratie voor HA maken. De officiële worden onderhouden door het HA team waardoor je wat zekerder bent van onderhoud en compatibiliteit van de integratie / addon. Maar het is geen 100% garantie en er zijn ook super onofficiële integraties of addons. En zelfs die eerst onofficieel waren en nu officieel.
Ik ben bezig bij een vriend met home assistant.
Ik maak gebruik van DSMR Smart Meter.
Nu had ik eerst het probleem dat de device_class en de state_class andere waardes had dan bedoeld.
Dit opgelost door een template te gebruiken in de yaml om een conversie te doen. (aanpassen van die waardes werden telkens gereset namelijk)
Dit leek eerst te werken.
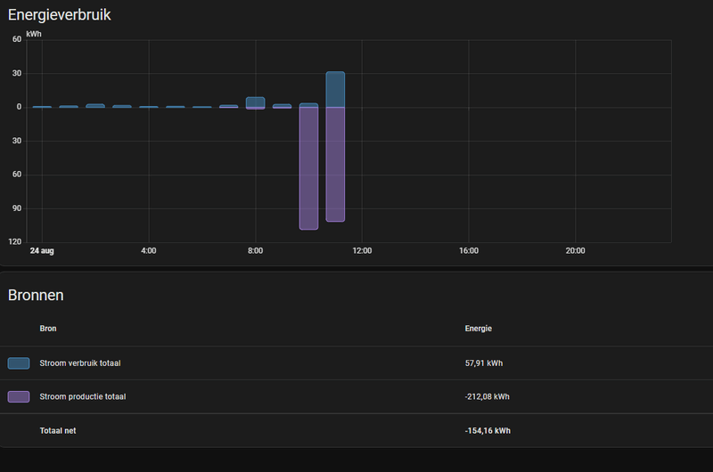
Maar nu heb ik in de energy dashboard in eens een productie van 100kWh in 1 uur tijd...
/f/image/AV7HC8bOflo1T8dVJyaGAW5k.png?f=fotoalbum_large)
Nu hebben ze wel zonnepanelen.. maar niet zoveel..
Als ik vervolgens op de productie tabel kijk.
Dan zie ik ook geen rare pieken meteen.
:strip_exif()/f/image/UhOedzwlqDd26alxqzcHCRqA.png?f=user_large)
Gisteravond de meter config gedaan.
Geen zonnepanelen toen actief.
Dus verbruik lijkt niks raars te doen.
Alleen de productie.
Helaas zitten de zonnepanelen nog niet in het juiste netwerk dus kan die nog niet direct uitlezen.
Maar hier mis ik echt totaal de logica even.
En toen zag ik in eens in piek in het verbruik die ook niet terug te vinden is in mn eerste grafiek.
31kWh...
:strip_exif()/f/image/fMeHZXALPwQ1YhETqqfJvUcH.png?f=user_large)
Nu heb ik voor de config 5L moeten gebruiken.
Alle andere gaven een error en dus geen waardes.
zou dat het mogelijk zijn?
Maar dan zou ik het in de verbruik en productie grafieken toch ook moeten zien?
[ Voor 14% gewijzigd door gasemans op 24-08-2025 12:45 ]
Als je een uur lang 5000W opwerkt, dan is dat 5 kWh.
[ Voor 19% gewijzigd door Oogje op 24-08-2025 12:56 ]
Any errors in spelling, tact, or fact are transmission errors.
Je bent überhaupt eenheden door elkaar aan het halen:
Energie != vermogen != stroom
Kan je eens naar de device pagina van je P1 gaan en alle entiteiten laten zien die je hebt. Als je de template sensoren ook aan het device toegevoegd hebt, geef dat dan ook aan \welke. Of verwijder ze gewoon gezien ze waarschijnlijk niet juist zijn
Hierbij moet je bij de personen aangeven welke apparaten bij de persoon horen. Echter worden dan bij apparaten gebruikt om aanwezigheid te bepalen? Bij mezelf heb ik nu mijn iPad en iPhone gekoppeld. Dit gebeurt automatisch doordat op beide apparaten de companion is geïnstalleerd.
Gaat aanwezigheid bepaling nu wel goed? Zit er intelligentie in? Dat HA ziet dat mijn iPhone op een andere locatie is en mijn iPad thuis, dat ik dan weg ben? Of moet ik mijn iPad weghalen?
Zet je code tussen [code=yaml] [/code] tags om het goed leesbaar te houden; ook makkelijker voor de eventuele foutopsporing.
Lees ook eerst even de topicstart voor je je vraag plaatst, wellicht wordt je vraag daar al beantwoord. Wil je pronken met je setup mag dat in Home Assistant - Show je setup.
/f/image/pG1HIurizVjBjc7nDMj3ab1f.png?f=fotoalbum_large)