Heb je niet toevallig de stille modus aan staan? Die zorgt er ook voor dat de BUH te pas en te onpas aanspringt.GJA schreef op maandag 20 maart 2023 @ 18:44:
Ik kijk met jaloezie naar de lage opgenomen vermogens!. Ik krijg het niet voor elkaar de warmtepomp lager in vermogen te laten draaien dan zo'n 1500 watt. Iemand een idee wat ik fout doe?
Op een gegeven moment gaat ie volledig uit doordat de ingestelde temperatur bereikt is.
Modulatie staat aan maar laag; 3 of zo.
delta t op 4.
De stooklijn zo ingesteld dat ie 26 graden moet gaan doen; doet ie ook keurig. Maar continu dus ongeveer 1500 watt.
Zou het toch een verkeerde vulling van het koelmedium kunnen zijn?
[Afbeelding]
Oh echt? Dat wist ik niet!Vous.Thal schreef op donderdag 23 maart 2023 @ 17:57:
[...]
Heb je niet toevallig de stille modus aan staan? Die zorgt er ook voor dat de BUH te pas en te onpas aanspringt.
Maar nee, de buh's gaan niet aan.
Zal daar wel op letten want 's nachts staat ie wel op de 1 na stilste stand.
Ik denk overigens dat ik tegen het volgende aan loop:
1: het verbruik is wel normaal (gezien grootte en leeftijd van het huis) maar anders dan dat ik verwachtte.
2: hij gaat niet meer minder vermogen draaien omdat hij het vermogen gewoon nodig heeft. Hij moet namelijk 2 circuits verwarmen; voor (inclusief woonkamer waar de thermostaat hangt) en achter (slaapkamers, badkamer). Achter is het kouder. Waarschijnlijk gaat ie pas in vermogen naar beneden als de vloer achter ook warmer wordt. Maar tot nog toe is de woonkamer eerder warm en stopt ie dus helemaal.
Ben nu aan het knijpen op de stooklijn, net zo lang totdat ie de ingesteld waarde van de thermostaat bijna niet meer kan halen. Ik hoop dat ie op een gegeven moment zo lang bezig is dat de vloer in het hele huis qua temperatuur gelijk is; dan moet ie wel zakken in toegevoerd vermogen. Vannacht proberen met 23 graden vloer temperatuur.
De isolatie van ons huis is wel een positieve verrassing. Door omstandigheden stond de wp vannacht uit. De temperatuur zakt gedurende de middag avond en nacht slechts van 19 naar 18.5. Buiten was het 8 graden dacht ik.
Daikin EHVH08S23EJ9W binnen, ERGA08EAV3H7 buiten | Alfen Eve Single Pro-Line 3-fase | HassIO | DJI Mini 2 | Paard | MK3 ST | fixt keukenapparatuur en WaDro | HT-A2 | gasloos | RF900R | KLR650
Niet zo vreemd want je doet niets anders dan het vermogen beperken van je buitenunit. Gewoon je unit zo plaatsen dat hij altijd binnen de normen valt.Vous.Thal schreef op donderdag 23 maart 2023 @ 17:57:
[...]
Heb je niet toevallig de stille modus aan staan? Die zorgt er ook voor dat de BUH te pas en te onpas aanspringt.
Klopt. 😀Corne-P schreef op donderdag 23 maart 2023 @ 11:08:
[...]
Misschien even een hele domme vraag, maar welke specifieke waarde bedoel jij met “LW”?
Ik ben momenteel wat suf door de tramadol die ik moet slikken dus misschien ligt het daar aan![]()
Ta, Tr, kamer setpoint?
Edit: Ik denk dat je Leaving Water bedoeld?
En er lekker warmpjes bij zitten.
AndereKoekoek schreef op donderdag 23 maart 2023 @ 12:07:
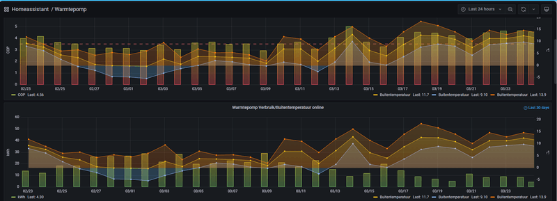
Hoe komen jullie aan die mooie grafieken v/h verbruik?
Is dat in de nieuwe serie warmtepompen?
Of iets van domotica gekoppeld?
/f/image/BZeGPmZm5H3RZdIf0Nospd84.png?f=fotoalbum_large)
Zelf maak ik gebruik van ESPAltherma om de watertemperaturen, setpoints, flow’s e.d. uit te lezen. Daarnaast nog een zelfbouw energie meter in serie. Dit alles gekoppeld aan Homeassistant, InfluxDB en Grafana om bovenstaande grafieken te produceren.
Voor ESPAlterma is een apart forum.
Met deze grafieken ben ik in staat geweest om de stooklijn te optimaliseren en het pendelen te elimineren door de delta-t en de setpoint aan te passen. Mijn WP draait nu uren op het minimale vermogen tot de kamerthermostaat hem uitschakelt.
En er lekker warmpjes bij zitten.
Ik ben dan wel benieuwd naar jouw verbruik van afgelopen dagen.edautz schreef op donderdag 23 maart 2023 @ 23:12:
[...]
[Afbeelding]
Zelf maak ik gebruik van ESPAltherma om de watertemperaturen, setpoints, flow’s e.d. uit te lezen. Daarnaast nog een zelfbouw energie meter in serie. Dit alles gekoppeld aan Homeassistant, InfluxDB en Grafana om bovenstaande grafieken te produceren.
Voor ESPAlterma is een apart forum.
Met deze grafieken ben ik in staat geweest om de stooklijn te optimaliseren en het pendelen te elimineren door de delta-t en de setpoint aan te passen. Mijn WP draait nu uren op het minimale vermogen tot de kamerthermostaat hem uitschakelt.
Ik zag dat er al een paar keer naar mijn eerder gerapporteerde verbruik van 30W werd verwezen en dat wil ik even rechtzetten, dat is niet meer actueel.cka schreef op dinsdag 7 maart 2023 @ 15:57:
[...]
Het liefst zet ik de hele unit uit, want zelfs in standby modus verbruikt het apparaat zo'n 30W continue. Ik ben alleen bang dat de pomp dan vastloopt. Geen SWW via de Daikin Altherma, dus daar hoef ik hem niet voor aan laten staan.
De laatste week heb ik de warmtepomp een paar volle dagen uit gehad en beter kunnen meten. Blijkt dat ook mijn Daikin Altherma 3 van 8KW in standby mode 16W gebruikt. Ca. 0,4 kWh op een dag. (geen SWW).
Is het draaien op minimaal vermogen dan alleen de pomp om flow te genereren of draait de compressor ook continu op een laag toerental?edautz schreef op donderdag 23 maart 2023 @ 23:12:
[...]
[Afbeelding]
Zelf maak ik gebruik van ESPAltherma om de watertemperaturen, setpoints, flow’s e.d. uit te lezen. Daarnaast nog een zelfbouw energie meter in serie. Dit alles gekoppeld aan Homeassistant, InfluxDB en Grafana om bovenstaande grafieken te produceren.
Voor ESPAlterma is een apart forum.
Met deze grafieken ben ik in staat geweest om de stooklijn te optimaliseren en het pendelen te elimineren door de delta-t en de setpoint aan te passen. Mijn WP draait nu uren op het minimale vermogen tot de kamerthermostaat hem uitschakelt.
Ik ben ook wel benieuwd naar jullie verbruik in de afgelopen week.
Ik zit op circa 5 kWh voor verwarmen en 1,5 kWh voor SWW per dag.
2^1 kap, 2018, 185 m2, verwarmen 21 graden alleen beneden vloerverwarming + badkamer.
[ Voor 3% gewijzigd door PMV op 24-03-2023 13:13 ]
Dit is met de compressor op een laag toerental. Als alleen de pomp draait (bijv. als je modulatie aanzet) zit je tussen de 60 en 75 watt verbruik.PMV schreef op vrijdag 24 maart 2023 @ 11:35:
[...]
Is het draaien op minimaal vermogen dan alleen de pomp om flow te genereren of draait de compressor ook continu op een laag toerental?
Ik ben ook wel benieuwd naar jullie verbruik in de afgelopen week.
Ik zit op circa 5 kWh voor verwarmen en 1,5 kWh voor SWW per dag.
2^1 kap, 2018, 185 m2, verwarmen 21 graden alleen beneden vloerverwarming + badkamer.
Hier de afgelopen 5 dagen 35kWh verbruikt voor verwarmen + SWW (redelijk vergelijkbaar dus). Met een Altherma3 LT 6kW, 2-1 kap, 1930, 168m2, WP doet alleen beneden (85m2) icm VVW.
All-electric.
Verdeelt een 3-fase warmtepomp zoals de EBLA09DA3W1 (9kW) zijn opgenomen vermogen netjes over alle drie de fases?
Of wordt alleen bijvoorbeeld het backup element in de pomp op een andere fase gebruikt dan de compressor?
Dat wordt mij helaas uit de specificaties niet duidelijk.
Of wordt alleen bijvoorbeeld het backup element in de pomp op een andere fase gebruikt dan de compressor?
Dat wordt mij helaas uit de specificaties niet duidelijk.
SolarEdge 22x360Wp Zuid (7920Wp) 11x365Wp Noord (4015Wp), Daikin Altherma 3M 9kW Monoblock, Gasloos sinds september 2022
PMV schreef op vrijdag 24 maart 2023 @ 11:35:
[...]
Is het draaien op minimaal vermogen dan alleen de pomp om flow te genereren of draait de compressor ook continu op een laag toerental?
Ik ben ook wel benieuwd naar jullie verbruik in de afgelopen week.
Ik zit op circa 5 kWh voor verwarmen en 1,5 kWh voor SWW per dag.
2^1 kap, 2018, 185 m2, verwarmen 21 graden alleen beneden vloerverwarming + badkamer.
/f/image/99eLz0y4PhV7MXzzcmK0b1GX.png?f=fotoalbum_large)
Dit is het compressor en fan toerental vandaag. Na de opstart na een kwartiertje het laagste toerental.
/f/image/LqNI7O4NDAznaonWkFMqG0tI.png?f=fotoalbum_large)
Cop en verbruik laatste 30 dagen.
Vrijstaand huis 1968, spouw- en vloerisolatie, HR++ glas en radiatoren. Geen VV. Dit komt wel binnenkort in de keuken bij de keuken verbouwing. Ventilatoren onder radiatoren en convectorput. Woonkamer en badkamer op 20graden en twee bovenkamers op 15graden. 2 a 3 Dagen per week studeerkamer stook op 20graden ivm thuiswerk.
Gasverbruik voor WP ongeveer 1500m3 voor verwarmen. Voorspelling mindergas aan stroom WP op basis van 3/4 jaar gebruik 3500kWh
Laatste 5 dagen ongeveer 36kWh.
[ Voor 8% gewijzigd door edautz op 24-03-2023 15:55 ]
En er lekker warmpjes bij zitten.
Hier 29 kWh over de afgelopen 5 dagen.RonJ schreef op vrijdag 24 maart 2023 @ 13:31:
[...]
Dit is met de compressor op een laag toerental. Als alleen de pomp draait (bijv. als je modulatie aanzet) zit je tussen de 60 en 75 watt verbruik.
Hier de afgelopen 5 dagen 35kWh verbruikt voor verwarmen + SWW (redelijk vergelijkbaar dus). Met een Altherma3 LT 6kW, 2-1 kap, 1930, 168m2, WP doet alleen beneden (85m2) icm VVW.
Verwarmen: 19 kWh
SWW 10 kWh
Huis vrijstaand, 2001, 170m2.
VVW hele huis.
Atherma 3 R F 8 kW
Ik heb ook een Altherma 3 van 8kW. Mijn standby gebruik is 14W. Ik denk dat ze allemaal rond de 15W zitten en afhankelijk van je meetinstrument een Watt meer of minder meet.cka schreef op vrijdag 24 maart 2023 @ 10:18:
[...]
Ik zag dat er al een paar keer naar mijn eerder gerapporteerde verbruik van 30W werd verwezen en dat wil ik even rechtzetten, dat is niet meer actueel.
De laatste week heb ik de warmtepomp een paar volle dagen uit gehad en beter kunnen meten. Blijkt dat ook mijn Daikin Altherma 3 van 8KW in standby mode 16W gebruikt. Ca. 0,4 kWh op een dag. (geen SWW).
En er lekker warmpjes bij zitten.
De compressor zelf zit op 1 fase, tenminste bij mij. De backup (9KW in mijn geval) zit op 3-fase. En het extra element voor de boiler zit op een andere fase dan de compressor.RvP schreef op vrijdag 24 maart 2023 @ 14:08:
Verdeelt een 3-fase warmtepomp zoals de EBLA09DA3W1 (9kW) zijn opgenomen vermogen netjes over alle drie de fases?
Of wordt alleen bijvoorbeeld het backup element in de pomp op een andere fase gebruikt dan de compressor?
Dat wordt mij helaas uit de specificaties niet duidelijk.
zo 1.2 kWhjolandacb schreef op vrijdag 24 maart 2023 @ 15:50:
[...]
Hier 29 kWh over de afgelopen 5 dagen.
Verwarmen: 19 kWh
SWW 10 kWh
Huis vrijstaand, 2001, 170m2.
VVW hele huis.
Atherma 3 R F 8 kW
ma 11.5 kWh
di 0.3 kWh
wo 12.8 kWh
do 2.3 kWh
Waarden incl warm water
Vrijstaand uit 1971
Verwarmd oppervlak 160 / 170 m2
Eigenlijk heeft ie deze week dus maar 2 dagen hoeven werken.
Daikin EHVH08S23EJ9W binnen, ERGA08EAV3H7 buiten | Alfen Eve Single Pro-Line 3-fase | HassIO | DJI Mini 2 | Paard | MK3 ST | fixt keukenapparatuur en WaDro | HT-A2 | gasloos | RF900R | KLR650
En toch had ie de BUH niet nodig. Ik zie ook geen verschil in opgenomen vermogen tussen stille modus en normale modus. Misschien dat het geldt voor de meest stille stand?MotorBeast schreef op donderdag 23 maart 2023 @ 20:16:
[...]
Niet zo vreemd want je doet niets anders dan het vermogen beperken van je buitenunit. Gewoon je unit zo plaatsen dat hij altijd binnen de normen valt.
Hij valt voor de buren vast wel binnen de norm maar ik kan de verplaatste lucht zelf horen. Zal ook nog eens experimenteren met de stilste stand.
Daikin EHVH08S23EJ9W binnen, ERGA08EAV3H7 buiten | Alfen Eve Single Pro-Line 3-fase | HassIO | DJI Mini 2 | Paard | MK3 ST | fixt keukenapparatuur en WaDro | HT-A2 | gasloos | RF900R | KLR650
Logisch dat je geen verschil ziet. Het is een beetje warm buiten. Ga hem maar eens knijpen als het koud is buiten. Dan wordt je echt niet blij. Nu pruttelt je unit een beetje.GJA schreef op vrijdag 24 maart 2023 @ 17:08:
[...]
En toch had ie de BUH niet nodig. Ik zie ook geen verschil in opgenomen vermogen tussen stille modus en normale modus. Misschien dat het geldt voor de meest stille stand?
Hij valt voor de buren vast wel binnen de norm maar ik kan de verplaatste lucht zelf horen. Zal ook nog eens experimenteren met de stilste stand.
Korte vraag, ik heb sinds november 2022 een Daikin Altherma 3 met extern tapwater buffervat.
Vandaag kreeg ik de melding AC-00, thermische beveiliging aangesproken van de back-up verwarming. Temperatuur van het tapwater buffervat zou 117gr.C zijn, hier schrok ik enorm van. Hierop direct de werkschakelaar uitgezet en na het inschakelen bleek de temperatuur 45 gr.C te zijn, heel vreemd.
Alleen krijg ik de melding van de thermische beveiliging niet gereset. Deze beveiliging zit direct achter het witte frontpaneel in de vorm van een bruin knopje rechtsonder, meerdere keren ingedrukt, maar de melding blijft voorstaan.
Iemand enig idee, heb ik misschien ergens anders een thermisch relais over het hoofd gezien?
Verder werkt de warmtepomp nu wel, maar een legionella cyclus zal hij nu niet uitvoeren denk ik.
Vandaag kreeg ik de melding AC-00, thermische beveiliging aangesproken van de back-up verwarming. Temperatuur van het tapwater buffervat zou 117gr.C zijn, hier schrok ik enorm van. Hierop direct de werkschakelaar uitgezet en na het inschakelen bleek de temperatuur 45 gr.C te zijn, heel vreemd.
Alleen krijg ik de melding van de thermische beveiliging niet gereset. Deze beveiliging zit direct achter het witte frontpaneel in de vorm van een bruin knopje rechtsonder, meerdere keren ingedrukt, maar de melding blijft voorstaan.
Iemand enig idee, heb ik misschien ergens anders een thermisch relais over het hoofd gezien?
Verder werkt de warmtepomp nu wel, maar een legionella cyclus zal hij nu niet uitvoeren denk ik.
Ik zeg ergens dit:rdb91 schreef op vrijdag 24 maart 2023 @ 19:13:
Korte vraag, ik heb sinds november 2022 een Daikin Altherma 3 met extern tapwater buffervat.
Vandaag kreeg ik de melding AC-00, thermische beveiliging aangesproken van de back-up verwarming. Temperatuur van het tapwater buffervat zou 117gr.C zijn, hier schrok ik enorm van. Hierop direct de werkschakelaar uitgezet en na het inschakelen bleek de temperatuur 45 gr.C te zijn, heel vreemd.
Alleen krijg ik de melding van de thermische beveiliging niet gereset. Deze beveiliging zit direct achter het witte frontpaneel in de vorm van een bruin knopje rechtsonder, meerdere keren ingedrukt, maar de melding blijft voorstaan.
Iemand enig idee, heb ik misschien ergens anders een thermisch relais over het hoofd gezien?
Verder werkt de warmtepomp nu wel, maar een legionella cyclus zal hij nu niet uitvoeren denk ik.
druk op enter + linkertoets + kies Reset
Werkt dat?
Daikin EHVH08S23EJ9W binnen, ERGA08EAV3H7 buiten | Alfen Eve Single Pro-Line 3-fase | HassIO | DJI Mini 2 | Paard | MK3 ST | fixt keukenapparatuur en WaDro | HT-A2 | gasloos | RF900R | KLR650
Hier ook 2^1 kap, 200m2 uit 2021, verwarmen op 19 graden en ook beneden vloerverwarming plus badkamers. Wel een gezin van vijf, waar we beide veel sporten (dus soms 2x per dag douchen) en kids soms in bad en soms (lang) douchen.PMV schreef op vrijdag 24 maart 2023 @ 11:35:
[...]
Is het draaien op minimaal vermogen dan alleen de pomp om flow te genereren of draait de compressor ook continu op een laag toerental?
Ik ben ook wel benieuwd naar jullie verbruik in de afgelopen week.
Ik zit op circa 5 kWh voor verwarmen en 1,5 kWh voor SWW per dag.
2^1 kap, 2018, 185 m2, verwarmen 21 graden alleen beneden vloerverwarming + badkamer.
Totaal verbruik verwarming deze week, 2kWh
Totaal verbruik SWW: 27 kWh
Met espaltherma icm Hass kun je wel mooie dingen doen. Wel echt onder de indruk van jouw verbruik en dan niet eens vv.edautz schreef op vrijdag 24 maart 2023 @ 15:45:
[...]
[Afbeelding]
Dit is het compressor en fan toerental vandaag. Na de opstart na een kwartiertje het laagste toerental.
[Afbeelding]
Cop en verbruik laatste 30 dagen.
Vrijstaand huis 1968, spouw- en vloerisolatie, HR++ glas en radiatoren. Geen VV. Dit komt wel binnenkort in de keuken bij de keuken verbouwing. Ventilatoren onder radiatoren en convectorput. Woonkamer en badkamer op 20graden en twee bovenkamers op 15graden. 2 a 3 Dagen per week studeerkamer stook op 20graden ivm thuiswerk.
Gasverbruik voor WP ongeveer 1500m3 voor verwarmen. Voorspelling mindergas aan stroom WP op basis van 3/4 jaar gebruik 3500kWh
Laatste 5 dagen ongeveer 36kWh.
Wij wonen in een huis uit 2020 van 170m². Vv op alle verdiepingen, maar boven springt het echt zelden aan.
Jaarverbruik volgens de wp zelf volgens mij rond de 4.000kwh.
Ben nu niet thuis, maar zal thuis eens nakijken. Espaltherma is allicht goedkoper dan een installateur die 20x langs moet komen voor de sweet spot is gevonden .
Zelf nu toe alleen mijn delta en stooklijn aangepast. Die stond op 38-28 en qua temperatuur 0-15 graden.
Sloeg echt nergens op... Eerste jaar vocht in de muren en volgens de Daikin bijna 7000kwh gedraaid in het eerste jaar.
Dit jaar zitten we volgens Vattenfall al op 1781kwh. Alle apparatuur in ons huis is a+++ enz, dus dat gebruikt niet zo gek veel.
Voor de mensen met het lage verbruik: willen jullie een keer jullie instellingen overtypen in excel? Zodat we. De medetweakers de verschillen kunnen zien.
Snap dat het voor iedereen anders is, maar kunnen elkaar zo wel op de goede weg krijgen.
[ Voor 15% gewijzigd door AndereKoekoek op 24-03-2023 22:01 ]
Heb je een linkje om welk bestand het gaatAndereKoekoek schreef op vrijdag 24 maart 2023 @ 21:56:
[...]
Voor de mensen met het lage verbruik: willen jullie een keer jullie instellingen overtypen in excel? Zodat we. De medetweakers de verschillen kunnen zien.
Snap dat het voor iedereen anders is, maar kunnen elkaar zo wel op de goede weg krijgen.
Daikin Altherma 3 LT 8 kW + 14,2 kWp PV
Als je een reactie wil plaatsen dan staat er een link:TKroon schreef op zaterdag 25 maart 2023 @ 06:25:
[...]
Heb je een linkje om welk bestand het gaat?
https://docs.google.com/s...XVyTQMqI/edit?usp=sharing
Interessant, thanks! Mijn bijdrage volgt laterAndereKoekoek schreef op zaterdag 25 maart 2023 @ 06:42:
[...]
Als je een reactie wil plaatsen dan staat er een link:
https://docs.google.com/s...XVyTQMqI/edit?usp=sharing
))
Daikin Altherma 3 LT 8 kW + 14,2 kWp PV
Helaas, dit had ik ook al gevonden, toetscombinaties lijken voor een ander type bedoeld te zijn.GJA schreef op vrijdag 24 maart 2023 @ 19:42:
[...]
Ik zeg ergens dit:
druk op enter + linkertoets + kies Reset
Werkt dat?
Ik hoop dat iemand me kan helpen met valideren van een offerte die we hebben gehad voor een Daikin Monoblock Altherma 3M
De offerte bevat de volgende items:
* Daikin Altherma 3M 11 kW ~ 9400 euro
* Meerlagen buis 40mm = 880 euro
* Leidingpakket en appendages staal 35 mm = 1836 euro
* Nibe Buffervat UKV 40 - 39 liter = 400 euro
* Grundfos ALPHA2 25-80 130 = 600 euro
* Daikin boilervat RVS 250L = 1670 euro
* Installatietarief = 3890 euro
* Vervanging VV verdeler = 500 euro
* Transport en varia elektra = 1400 euro
Er is nog wat debat of 9KW of 11KW pomp de juiste fit is, echter dat zal het prijsverschil niet maken. Het valt me vooral op dat er twee keer een leidingpakket wordt genoemd met redelijk hoge bedragen en dan ook nog een installatie tarief.
Alles bij elkaar zonder de ISDE subsidie komt de offerte op 25k euro neer. Ik heb sterk de indruk dat de offerte zeer prijzig is en te hoog. Tevens wordt een 30% aanbetaling gevraagd (is dit normaal?).
Ik ben vooral benieuwd of mijn gutfeel correct is en dat dit absurd bedrag is of dat mijn verwachting niet klopt?
Mogelijk dat iemand ook een offerte heeft gehad voor een monoblock 11KW met installatie?
De offerte bevat de volgende items:
* Daikin Altherma 3M 11 kW ~ 9400 euro
* Meerlagen buis 40mm = 880 euro
* Leidingpakket en appendages staal 35 mm = 1836 euro
* Nibe Buffervat UKV 40 - 39 liter = 400 euro
* Grundfos ALPHA2 25-80 130 = 600 euro
* Daikin boilervat RVS 250L = 1670 euro
* Installatietarief = 3890 euro
* Vervanging VV verdeler = 500 euro
* Transport en varia elektra = 1400 euro
Er is nog wat debat of 9KW of 11KW pomp de juiste fit is, echter dat zal het prijsverschil niet maken. Het valt me vooral op dat er twee keer een leidingpakket wordt genoemd met redelijk hoge bedragen en dan ook nog een installatie tarief.
Alles bij elkaar zonder de ISDE subsidie komt de offerte op 25k euro neer. Ik heb sterk de indruk dat de offerte zeer prijzig is en te hoog. Tevens wordt een 30% aanbetaling gevraagd (is dit normaal?).
Ik ben vooral benieuwd of mijn gutfeel correct is en dat dit absurd bedrag is of dat mijn verwachting niet klopt?
Mogelijk dat iemand ook een offerte heeft gehad voor een monoblock 11KW met installatie?
Stay hungry, Stay foolish
Weet iemand het type NtC in de buitenvelder? 10k bij 25grC of 12k bij 25grC? De originele EKRSCA1 is erg prijzig voor een simpele NTC in een behuizing.
Te duur. Kijk alleen hier maar eens naar je monobloc prijs https://www.climasense.nl...w-monobloc-verwarmen.htmlvriesren schreef op zaterdag 25 maart 2023 @ 10:36:
Ik hoop dat iemand me kan helpen met valideren van een offerte die we hebben gehad voor een Daikin Monoblock Altherma 3M
De offerte bevat de volgende items:
* Daikin Altherma 3M 11 kW ~ 9400 euro
* Meerlagen buis 40mm = 880 euro
* Leidingpakket en appendages staal 35 mm = 1836 euro
* Nibe Buffervat UKV 40 - 39 liter = 400 euro
* Grundfos ALPHA2 25-80 130 = 600 euro
* Daikin boilervat RVS 250L = 1670 euro
* Installatietarief = 3890 euro
* Vervanging VV verdeler = 500 euro
* Transport en varia elektra = 1400 euro
Er is nog wat debat of 9KW of 11KW pomp de juiste fit is, echter dat zal het prijsverschil niet maken. Het valt me vooral op dat er twee keer een leidingpakket wordt genoemd met redelijk hoge bedragen en dan ook nog een installatie tarief.
Alles bij elkaar zonder de ISDE subsidie komt de offerte op 25k euro neer. Ik heb sterk de indruk dat de offerte zeer prijzig is en te hoog. Tevens wordt een 30% aanbetaling gevraagd (is dit normaal?).
Ik ben vooral benieuwd of mijn gutfeel correct is en dat dit absurd bedrag is of dat mijn verwachting niet klopt?
Mogelijk dat iemand ook een offerte heeft gehad voor een monoblock 11KW met installatie?
Installatie €3890 gedeeld door €80,- = 48 manuren. Lijkt me wat veel.
Ik had de prijs van de monobloc wel gezien online, maar opzich wat marge is te verwachten. De uitdaging zit dat de helft van de offerte niet in de kosten van de monobloc zelf zit.MotorBeast schreef op zaterdag 25 maart 2023 @ 11:47:
[...]
Te duur. Kijk alleen hier maar eens naar je monobloc prijs https://www.climasense.nl...w-monobloc-verwarmen.html
Installatie €3890 gedeeld door €80,- = 48 manuren. Lijkt me wat veel.
Moet zeggen had ik er nog niet zo naar gekeken met het uurtarief. Dit lijkt wel erg veel manuur inderdaad, dit zou een team van 6 man voor 1 dag zijn.
Het lijkt erop dat ik naar een andere partij opzoek moet gaan. De uitdaging die ik wel heb is dat ik het lastig vindt om een goede installateur te vinden. Hoor graag tips (via DM).
Stay hungry, Stay foolish
Climasense doet heel Nederland. Ik heb er op dit moment ook een aanvraag uitstaan voor offerte. Hebben ook mijn L/L gedaan. Maar eens, het is een drama goede installateurs te vinden.vriesren schreef op zaterdag 25 maart 2023 @ 12:19:
[...]
Ik had de prijs van de monobloc wel gezien online, maar opzich wat marge is te verwachten. De uitdaging zit dat de helft van de offerte niet in de kosten van de monobloc zelf zit.
Moet zeggen had ik er nog niet zo naar gekeken met het uurtarief. Dit lijkt wel erg veel manuur inderdaad, dit zou een team van 6 man voor 1 dag zijn.
Het lijkt erop dat ik naar een andere partij opzoek moet gaan. De uitdaging die ik wel heb is dat ik het lastig vindt om een goede installateur te vinden. Hoor graag tips (via DM).
Volgens de Daikin e-care app geeft deze code een fout aan dat er een open circuit is tussen klemmen 13 en 14 van het hydraulisch circuit. Omdat ik geen weerstand in mijn extern tapwater buffervat heb, is deze gejumpered. Heb deze nog even nagemeten, maar zit gewoon goed aangesloten. Lijkt alsof deze fout in het geheugen van de daikin blijft staan.rdb91 schreef op vrijdag 24 maart 2023 @ 19:13:
Korte vraag, ik heb sinds november 2022 een Daikin Altherma 3 met extern tapwater buffervat.
Vandaag kreeg ik de melding AC-00, thermische beveiliging aangesproken van de back-up verwarming. Temperatuur van het tapwater buffervat zou 117gr.C zijn, hier schrok ik enorm van. Hierop direct de werkschakelaar uitgezet en na het inschakelen bleek de temperatuur 45 gr.C te zijn, heel vreemd.
Alleen krijg ik de melding van de thermische beveiliging niet gereset. Deze beveiliging zit direct achter het witte frontpaneel in de vorm van een bruin knopje rechtsonder, meerdere keren ingedrukt, maar de melding blijft voorstaan.
Iemand enig idee, heb ik misschien ergens anders een thermisch relais over het hoofd gezien?
Verder werkt de warmtepomp nu wel, maar een legionella cyclus zal hij nu niet uitvoeren denk ik.
Iemand ervaring met een volledige reset als er nog foutcodes in het systeem blijven staan?
Toevallig gebeurd tijdens de legionella run? Dan is het wachten tot de volgende run en is de code weg.
Ja inderdaad, ik ga wachten tot de volgende run, bedankt voor de tip!jaguarxj16 schreef op zondag 26 maart 2023 @ 13:53:
Toevallig gebeurd tijdens de legionella run? Dan is het wachten tot de volgende run en is de code weg.
Véél te duur imho. Sowieso zijn dat buffervat en die extra pomp volstrekt overbodig, die kunnen er dus alvast af.vriesren schreef op zaterdag 25 maart 2023 @ 10:36:
Ik hoop dat iemand me kan helpen met valideren van een offerte die we hebben gehad voor een Daikin Monoblock Altherma 3M
De offerte bevat de volgende items:
* Daikin Altherma 3M 11 kW ~ 9400 euro
* Meerlagen buis 40mm = 880 euro
* Leidingpakket en appendages staal 35 mm = 1836 euro
* Nibe Buffervat UKV 40 - 39 liter = 400 euro
* Grundfos ALPHA2 25-80 130 = 600 euro
* Daikin boilervat RVS 250L = 1670 euro
* Installatietarief = 3890 euro
* Vervanging VV verdeler = 500 euro
* Transport en varia elektra = 1400 euro
Er is nog wat debat of 9KW of 11KW pomp de juiste fit is, echter dat zal het prijsverschil niet maken. Het valt me vooral op dat er twee keer een leidingpakket wordt genoemd met redelijk hoge bedragen en dan ook nog een installatie tarief.
Alles bij elkaar zonder de ISDE subsidie komt de offerte op 25k euro neer. Ik heb sterk de indruk dat de offerte zeer prijzig is en te hoog. Tevens wordt een 30% aanbetaling gevraagd (is dit normaal?).
Ik ben vooral benieuwd of mijn gutfeel correct is en dat dit absurd bedrag is of dat mijn verwachting niet klopt?
Mogelijk dat iemand ook een offerte heeft gehad voor een monoblock 11KW met installatie?
Verdere vragen:
Wat gaan ze precies voor dat "transport" doen? Moet de boel met een flinke kraan en een vergunning naar binnen getakeld worden? Anders slaat dit ook helemaal nergens op, Daikin levert gewoon direct vanuit de importeur de boel bij jou voor de deur af op pallets en dat kost ze helemaal niets.
Sowieso raar om dat met de elektra te combineren. Spreek met wie het ook gaat doen trouwens even duidelijk af welk merk elektraspul er gebruikt wordt. Anders rekenen ze vaak de hoofdprijs voor chinese troep. Ik zou dat matchend willen hebben met de rest van je meterkast en juist bij je warmtepomp wil je kwaliteit.
En waarom precies een M ipv LT uitvoering (bij vvw) en ook nog eens maatje vrijstaande villa? Is dat onderbouwd met een warmteverliesberekening oid? Wat zegt de koevlaasformule (zie OP) voor jouw situatie?
Wat is de bedoeling op de bovenverdiepingen qua afgifte?
Hoeveel meters van die 40mm buis willen ze gaan leggen? Moet het door de grond? Ter indicatie: ik heb bij Heima24 50 meter van dat spul voor 334 euro. Ook het andere pakket voelt heel duur, maar ik heb natuurlijk geen idee hoeveel meter leiding het betreft en hoe makkelijk dat te vervangen is.
Verder lijkt me 32 uur werk a 100 ex btw/uur nogal veel, maar dat hangt dus ook een beetje af van hoeveel werk ze aan de leidingen hebben.
Tot slot, ik zou nooit 30% aanbetalen, als ze zelfs in deze tijden en met déze marges geen kredietje kunnen krijgen komen ze er bij mij iig niet in.
Hier ook hele goede ervaringen met Climasense voor L/L enkele jaren geleden.MotorBeast schreef op zaterdag 25 maart 2023 @ 13:16:
[...]
Climasense doet heel Nederland. Ik heb er op dit moment ook een aanvraag uitstaan voor offerte. Hebben ook mijn L/L gedaan. Maar eens, het is een drama goede installateurs te vinden.
[ Voor 8% gewijzigd door RonJ op 27-03-2023 10:34 ]
All-electric.
Helaas nog geen succes, de foutcode AC-00 blijft voorstaan. Als ik wtw uitschakel (E-05 op 0) verdwijnt de foutmelding. Maar dan heb ik uiteraard geen warm water meer.
Ik heb mijn instellingen met anderen vergeleken, maar zie niet bij iedereen staan of ze een extern warmtapwater vat hebben. Ik heb zelf een vat zonder verwarmingselement, E-07 staat nu op 5 (volgens de handleiding bij een tank van andere leveranciers). Ik heb zelf het idee dat de Daikin denkt dat er wel een verwarmingselement in mijn tapwatervat zit, maar kan dit volgensmij nergens wegschakelen.
Ik heb mijn instellingen met anderen vergeleken, maar zie niet bij iedereen staan of ze een extern warmtapwater vat hebben. Ik heb zelf een vat zonder verwarmingselement, E-07 staat nu op 5 (volgens de handleiding bij een tank van andere leveranciers). Ik heb zelf het idee dat de Daikin denkt dat er wel een verwarmingselement in mijn tapwatervat zit, maar kan dit volgensmij nergens wegschakelen.
Wij hebben vorig jaar april akkoord gegeven op een offerte met:vriesren schreef op zaterdag 25 maart 2023 @ 10:36:
Ik hoop dat iemand me kan helpen met valideren van een offerte die we hebben gehad voor een Daikin Monoblock Altherma 3M
De offerte bevat de volgende items:
Alles bij elkaar zonder de ISDE subsidie komt de offerte op 25k euro neer. Ik heb sterk de indruk dat de offerte zeer prijzig is en te hoog. Tevens wordt een 30% aanbetaling gevraagd (is dit normaal?).
Ik ben vooral benieuwd of mijn gutfeel correct is en dat dit absurd bedrag is of dat mijn verwachting niet klopt?
Mogelijk dat iemand ook een offerte heeft gehad voor een monoblock 11KW met installatie?
Daikin 3M 11kW, met 200L boiler, 40L buffervat, 5m Watts Microflex 160/32mm geisoleerde grondleiding, 2 nieuwe pomploze VV verdelers (4&6 groepen), anti trillings materiaal, leidingwerk & isolatie e.d en aanleggen van 3 nieuwe groepen (1x 3fase extra voor toekomstige laadpaal.. als ze dan toch bezig zijn).
voor iets meer dan de helft van het bedrag wat jij geoffereerd krijgt. Ik zou dus zeggen.. 't is wel aan de prijs...
Twee weken terug geinstalleerd, 2 man, 3 dagen ingepland. Entje is 2 dagen geweest de andere 3, extra werk vervangen van de kranen op alle radiatoren bovenverdieping t.b.v. EvoHome.
If you didn't win today, you can always win tomorrow
Hier kun je zien wat een Daikin Altherma zou mogen kosten: https://www.samangroep.nl/product-categorie/warmtepompen/dizzytal schreef op maandag 27 maart 2023 @ 12:09:
[...]
Wij hebben vorig jaar april akkoord gegeven op een offerte met:
Daikin 3M 11kW, met 200L boiler, 40L buffervat, 5m Watts Microflex 160/32mm geisoleerde grondleiding, 2 nieuwe pomploze VV verdelers (4&6 groepen), anti trillings materiaal, leidingwerk & isolatie e.d en aanleggen van 3 nieuwe groepen (1x 3fase extra voor toekomstige laadpaal.. als ze dan toch bezig zijn).
voor iets meer dan de helft van het bedrag wat jij geoffereerd krijgt. Ik zou dus zeggen.. 't is wel aan de prijs...
Twee weken terug geinstalleerd, 2 man, 3 dagen ingepland. Entje is 2 dagen geweest de andere 3, extra werk vervangen van de kranen op alle radiatoren bovenverdieping t.b.v. EvoHome.
Maar reken tegenwoordig rustig maar voor 600- euro per man per dag. Dus alles bij elkaar 5 dagen een monteur over de vloer kost ook 3.000- euro. De prijzen die je ziet zijn kaal, op het model klikken, dan zie je de opties en de standaard installatiekosten.
Helaas staat daar natuurlijk weer geen 3M, monoblock bij.. ;-)pegagus schreef op maandag 27 maart 2023 @ 12:46:
[...]
Hier kun je zien wat een Daikin Altherma zou mogen kosten: <link>
Dan is wordt er bij de plaatsing, c.q. installatie geen rekening gehouden met 'maatwerk' dus bijv. het vervangen van bestaande VV verdelers, plaatsing is standaard dat soort dingen.
'Iedereen' hier kan denk ik wel even de prijs van een losse WP vinden, maar juist dat wat niet standaard is kan natuurlijk het verschil maken. Vandaar dat ik er ook even bij gezet heb wat ze gedaan hebben zodat 't duidelijk is dat een stuk vervangen was bestaande installatie plus wat werk in de groepenkast.. Juist dat werk kan natuurlijk snel oplopen qua manuren en materiaal...
If you didn't win today, you can always win tomorrow
Wat jij hebt betaald komt grofstoffelijk wel overeen met de prijzen op de website van Saman. Ik weet voor mij zelf al dat ik het daar niet mee ga redden, maar zoals je zelf aangaf: je hebt de helft betaald van vriesren. Dan is 25K een idioot bedrag. Ik ken Saman wat meer van binnen uit en ik weet dat het geen cowboys zijn die lukraak offertes rondsturen en wel zien waar ze opdracht voor krijgen, maar eerlijke prijzen hanteren waar ze zelf een goede boterham aan over houden. Maar niet alle bedrijven zijn zo. De consequentie is dan ook wel weer, dat er een wachtlijst is voor warmtepompen.
Het huis is aan de grote kant, 180m2 met 1600-1700m2 gasverbruik. De reden voor de M is dat we de radiatoren boven met een hogere temperatuur kunnen aansturen (45 graden), met 35 red ik het niet zonder alle radiatoren te vervangen, tevens de vloerverwarming beneden kan max op 35 graden (PVC vloer).RonJ schreef op maandag 27 maart 2023 @ 10:31:
[...]
Véél te duur imho. Sowieso zijn dat buffervat en die extra pomp volstrekt overbodig, die kunnen er dus alvast af.
Verdere vragen:
Wat gaan ze precies voor dat "transport" doen? Moet de boel met een flinke kraan en een vergunning naar binnen getakeld worden? Anders slaat dit ook helemaal nergens op, Daikin levert gewoon direct vanuit de importeur de boel bij jou voor de deur af op pallets en dat kost ze helemaal niets.
Sowieso raar om dat met de elektra te combineren. Spreek met wie het ook gaat doen trouwens even duidelijk af welk merk elektraspul er gebruikt wordt. Anders rekenen ze vaak de hoofdprijs voor chinese troep. Ik zou dat matchend willen hebben met de rest van je meterkast en juist bij je warmtepomp wil je kwaliteit.
En waarom precies een M ipv LT uitvoering (bij vvw) en ook nog eens maatje vrijstaande villa? Is dat onderbouwd met een warmteverliesberekening oid? Wat zegt de koevlaasformule (zie OP) voor jouw situatie?
Wat is de bedoeling op de bovenverdiepingen qua afgifte?
Hoeveel meters van die 40mm buis willen ze gaan leggen? Moet het door de grond? Ter indicatie: ik heb bij Heima24 50 meter van dat spul voor 334 euro. Ook het andere pakket voelt heel duur, maar ik heb natuurlijk geen idee hoeveel meter leiding het betreft en hoe makkelijk dat te vervangen is.
Verder lijkt me 32 uur werk a 100 ex btw/uur nogal veel, maar dat hangt dus ook een beetje af van hoeveel werk ze aan de leidingen hebben.
Tot slot, ik zou nooit 30% aanbetalen, als ze zelfs in deze tijden en met déze marges geen kredietje kunnen krijgen komen ze er bij mij iig niet in.
[...]
Hier ook hele goede ervaringen met Climasense voor L/L enkele jaren geleden.
De unit komt op een uitbouw dak te staan, de buis vanaf daar zal gok ik maximaal 8-10 meter zijn, door de muur heen naar de distributie bij de originele cv ketel.
Het is duidelijk dat het te duur is, de uitdaging is nu een andere installateur te vinden, ik ben nog steeds gecharmeerd van de monoblock aanpak.
@dizzytal Zeer interessant om dit te zien, zou je willen delen bij welke leverancier dit is geweest? Mogelijk in een DM?Wij hebben vorig jaar april akkoord gegeven op een offerte met:
Daikin 3M 11kW, met 200L boiler, 40L buffervat, 5m Watts Microflex 160/32mm geisoleerde grondleiding, 2 nieuwe pomploze VV verdelers (4&6 groepen), anti trillings materiaal, leidingwerk & isolatie e.d en aanleggen van 3 nieuwe groepen (1x 3fase extra voor toekomstige laadpaal.. als ze dan toch bezig zijn).
voor iets meer dan de helft van het bedrag wat jij geoffereerd krijgt. Ik zou dus zeggen.. 't is wel aan de prijs...
Twee weken terug geinstalleerd, 2 man, 3 dagen ingepland. Entje is 2 dagen geweest de andere 3, extra werk vervangen van de kranen op alle radiatoren bovenverdieping t.b.v. EvoHome.
Stay hungry, Stay foolish
Voor 1700m3 (geen m2) heb je geen 11 nodig. Koevlaasformule is your friend. Tip, 8,24 maakt een 9. En iedere Wp kan makkelijk 45 graden maken. Kost je alleen Cop.vriesren schreef op maandag 27 maart 2023 @ 23:02:
[...]
Het huis is aan de grote kant, 180m2 met 1600-1700m2 gasverbruik. De reden voor de M is dat we de radiatoren boven met een hogere temperatuur kunnen aansturen (45 graden), met 35 red ik het niet zonder alle radiatoren te vervangen, tevens de vloerverwarming beneden kan max op 35 graden (PVC vloer).
De unit komt op een uitbouw dak te staan, de buis vanaf daar zal gok ik maximaal 8-10 meter zijn, door de muur heen naar de distributie bij de originele cv ketel.
Het is duidelijk dat het te duur is, de uitdaging is nu een andere installateur te vinden, ik ben nog steeds gecharmeerd van de monoblock aanpak.
[...]
@dizzytal Zeer interessant om dit te zien, zou je willen delen bij welke leverancier dit is geweest? Mogelijk in een DM?
En unit op je dak? Daar ga je niet blij van worden. Resonantie problemen vind je genoeg op Tweakers.
[ Voor 7% gewijzigd door MotorBeast op 27-03-2023 23:20 ]
Opzich eens met de capaciteit van de pomp, maar het verschil in prijs is beperkt tussen 9 en 11KW. De warmteverlies berekening gaf aan dat bij -10 9KW net niet genoeg zou zijn. 1700m3 is ook bij de winter van de laatste twee jaar, ik gok bij een strenge winter dat het meer zou zijn.MotorBeast schreef op maandag 27 maart 2023 @ 23:18:
[...]
Voor 1700m3 (geen m2) heb je geen 11 nodig. Koevlaasformule is your friend. Tip, 8,24 maakt een 9. En iedere Wp kan makkelijk 45 graden maken. Kost je alleen Cop.
En unit op je dak? Daar ga je niet blij van worden. Resonantie problemen vind je genoeg op Tweakers.
De unit op het dak, ik had ook gelezen dat het niet verstandig is. Helaas hebben we niet heel veel keuze en de installateur gaf aan dat het geluidsvrij kan op het dak met de juiste vering/fundering, ik lees in andere topics dat het wel op te lossen is, of zie jij dat anders?
Stay hungry, Stay foolish
Korte vraag; ik heb sinds een week of 2 een EJHA04AV3 geïnstalleerd gekregen, en sindsdien draait hij eigenlijk prima. Echter zijn de temperaturen ook redelijk hoog geweest, en hij heeft daarom ook niet superveel gedraaid. Indien het nodig was ging ongeveer 2 uur aan, en de gewenste temperatuur was bereikt.
Nu het weer iets kouder is, merk ik dat de warmtepomp een lange tijd lijkt te draaien zonder dat er echt iets gebeurd. Afgelopen nacht (1-2 graden buiten); hij is om 3:30 aangegaan tot nu (8:30), en het is in de woonkamer nu een halve graad omhoog gegaan. De temp staat ingesteld op 21:5, is aangegaan op 21.0 en staat na 5 uur werken (continue 1500w verbruik) op 21.5.
Ik heb een goed geïsoleerd huis van 2011, en hij verwarmt alleen de vloerverwarming van de begane grond (+- 65m2).
Nog even los van alle instellingen; is dit normaal?
Nu het weer iets kouder is, merk ik dat de warmtepomp een lange tijd lijkt te draaien zonder dat er echt iets gebeurd. Afgelopen nacht (1-2 graden buiten); hij is om 3:30 aangegaan tot nu (8:30), en het is in de woonkamer nu een halve graad omhoog gegaan. De temp staat ingesteld op 21:5, is aangegaan op 21.0 en staat na 5 uur werken (continue 1500w verbruik) op 21.5.
Ik heb een goed geïsoleerd huis van 2011, en hij verwarmt alleen de vloerverwarming van de begane grond (+- 65m2).
Nog even los van alle instellingen; is dit normaal?
greetz, me
Lang draaien op relatief laag vermogen is juist goed. Dan heb je een hoge COP en geen start/stops die de levensduur van de WP verkorten.
Hivriesren schreef op dinsdag 28 maart 2023 @ 07:43:
[...]
Opzich eens met de capaciteit van de pomp, maar het verschil in prijs is beperkt tussen 9 en 11KW. De warmteverlies berekening gaf aan dat bij -10 9KW net niet genoeg zou zijn. 1700m3 is ook bij de winter van de laatste twee jaar, ik gok bij een strenge winter dat het meer zou zijn.
De unit op het dak, ik had ook gelezen dat het niet verstandig is. Helaas hebben we niet heel veel keuze en de installateur gaf aan dat het geluidsvrij kan op het dak met de juiste vering/fundering, ik lees in andere topics dat het wel op te lossen is, of zie jij dat anders?
De pomp moet dit vermogen bij -10 geven. Dit is lastig te vinden data bij Daikin. Ook dat er minus 10-20% impact in de still, stiller stilst modes zijn word nergens beschreven !!. Ik heb ongeveer zelfde gas verbruik (1700-1750) long story short bij -7 (afgelopen winter) kwam temp niet boven de 19 graden in huis!!! Verder staat ie dan om de 20-30 min de defrosten ..Geluid: als de pomp veel vermogen moet leveren maakt ie een klere herrie net onder de spec 62 db (= heel veel lawaai) !! Denk dat als je buren dichtbij hebt wonen ze niet blij worden... dit is ook waarom de wet voor Airco's is aangepast naar < 35 db, Warmte pompen hebben deze formele eis niet. De strak uitziende beplating trilt mee dit helpt zeker niet. Ter info heb een mono block. Wat mij betreft niet alles super bij DAIKIN. Verder is DAIKIN erg protectieve m.b.t. data zodat je moet prutsen met ESPDAIKIN om wat basics uit te lezen die je nodig hebt om eea beetje in te regelen.
Jij vind 1500W laag?pegagus schreef op dinsdag 28 maart 2023 @ 10:42:
Lang draaien op relatief laag vermogen is juist goed. Dan heb je een hoge COP en geen start/stops die de levensduur van de WP verkorten.

@eWobbuh Check eerst je flow van je vloerverwarming eens. In L/W topic is dat het eerste advies.
[ Voor 17% gewijzigd door MotorBeast op 28-03-2023 11:33 ]
Met een betonnen constructie van je dak kan je het proberen. Heb je een houten constructie begin ik er niet aan. En vergeet niet. Als dat ding insneeuwt in een winter kan je lekker je dak op om hem vrij te maken. Het apparaat weegt ook zo'n 140 kg.vriesren schreef op dinsdag 28 maart 2023 @ 07:43:
[...]
Opzich eens met de capaciteit van de pomp, maar het verschil in prijs is beperkt tussen 9 en 11KW. De warmteverlies berekening gaf aan dat bij -10 9KW net niet genoeg zou zijn. 1700m3 is ook bij de winter van de laatste twee jaar, ik gok bij een strenge winter dat het meer zou zijn.
De unit op het dak, ik had ook gelezen dat het niet verstandig is. Helaas hebben we niet heel veel keuze en de installateur gaf aan dat het geluidsvrij kan op het dak met de juiste vering/fundering, ik lees in andere topics dat het wel op te lossen is, of zie jij dat anders?
Inmiddels heeft de pomp in ieder geval tot 9:30 gedraaid, en daarna nog een keer ruim een half uur. Al met al dus ongeveer 6 tot 6.5 uur voor 1 graad omhoog. De temperatuur staat ingesteld op minimaal 37 graden, maar dat haalt hij nooit. Blijft hangen op max 34 graden.
@MotorBeast wat bedoel je met flow? in welke topic staan er troubelshooting tips?
@MotorBeast wat bedoel je met flow? in welke topic staan er troubelshooting tips?
greetz, me
Dit topic is veel kennis Lucht/Water warmtepomp om mee te verwarmen en te koelen #11 Kijk even in het vorige topic.eWobbuh schreef op dinsdag 28 maart 2023 @ 11:41:
Inmiddels heeft de pomp in ieder geval tot 9:30 gedraaid, en daarna nog een keer ruim een half uur. Al met al dus ongeveer 6 tot 6.5 uur voor 1 graad omhoog. De temperatuur staat ingesteld op minimaal 37 graden, maar dat haalt hij nooit. Blijft hangen op max 34 graden.
@MotorBeast wat bedoel je met flow? in welke topic staan er troubelshooting tips?
De flow van je groepen van je vloerverwarming. Je zou met dit weer echt geen 34 graden nodig moeten hebben. Je moet denk ik eerder aan 25/27 graden moeten denken. Zeker met een goed geisoleerd huis. Die 35 bij harde vorst.
NB: ik heb nog geen L/W helaas (moeilijk te vinden een installateur) maar ik doe hier met een L/L 400W op 55m2. Dat moet bij jou ook makkelijk lukken met VV. 400W is zo'n 1,6 Kw vermogen opbrengst met een WP.
[ Voor 10% gewijzigd door MotorBeast op 28-03-2023 11:50 ]
Ik zal dat topic eens doorspitten, tx!
De vloerverwarming ligt er al vanaf begin in, en heeft altijd goed gewerkt op de ketel. Dus mag er vanuit gaan dat de flow wel goed is toch?
De weersafhankelijk grafiek is nu ingesteld op 37 graden vanaf 18 graden, en 55 graden bij -10 geloof ik. Dat betekent dat 37 altijd het minimum zal zijn toch?
De vloerverwarming ligt er al vanaf begin in, en heeft altijd goed gewerkt op de ketel. Dus mag er vanuit gaan dat de flow wel goed is toch?
De weersafhankelijk grafiek is nu ingesteld op 37 graden vanaf 18 graden, en 55 graden bij -10 geloof ik. Dat betekent dat 37 altijd het minimum zal zijn toch?
greetz, me
Dan zou ik dat maar heel snel aanpassen. 55 graden is met een L/W en VV altijd een no go. VV max 35 graden bij -10. Oftewel precies omgekeerd instellen. Je hebt hem nu ingesteld op aanvoer bij radiatoren. VV is lage temperatuur verwarming. Sowieso is 55 graden bij radiatoren al killing voor je Cop. Ik kan hier met vorst -10 met max 45 graden toe met radiatoren.eWobbuh schreef op dinsdag 28 maart 2023 @ 12:04:
Ik zal dat topic eens doorspitten, tx!
De vloerverwarming ligt er al vanaf begin in, en heeft altijd goed gewerkt op de ketel. Dus mag er vanuit gaan dat de flow wel goed is toch?
De weersafhankelijk grafiek is nu ingesteld op 37 graden vanaf 18 graden, en 55 graden bij -10 geloof ik. Dat betekent dat 37 altijd het minimum zal zijn toch?
Je minimum met VV zou ik eerst maar eens op zo'n 23 graden zetten. Mijn minimum met radiatoren is op dit moment zelfs 25 aanvoer met HR Ketel.
NB: ik zou nergens van uitgaan. De ervaring is dat veel installateurs het helaas ook niet snappen.
[ Voor 13% gewijzigd door MotorBeast op 28-03-2023 12:20 ]
Ik moet ook eerlijk zeggen dat ik ook niet heel veel vertrouwen in degene heb die het geïnstalleerd heeft. Ik vraag me ook af of het allemaal wel goed is gegaan. Na oplevering deed hij eerst helemaal niet, hij zou Daikin gaan bellen over hoe aan te sluiten op mijn huidige ketel (Intergas Prestige CW 6) of er een 3 weg klep in zou moeten. Volgens mij hebben ze dat uiteindelijk niet gedaan, maar uiteindelijk alleen instellingen aangepast (stond o.a. nog ingesteld op radiatoren). Ik heb me er ook niet al te veel in verdiept moet ik zeggen, omdat ik dacht dat gewoon aansluiten was en het zou werken. Na het lezen van dit topic (en anderen) blijkt dat toch niet zo te zijn, en heb ik het onderbuik gevoel alsof mijn huidige installatie niet klopt.
M.b.t. de flow; de pomp bij de verdeler staat nu op standje 2 ingesteld, dit was oorspronkelijk 3 (hoogste stand). Maar dit maakt mij teveel kabaal om continue aan te staan. Er zat eerder een pompschakelaar bij zodat hij alleen aanslag indien nodig dus was het te overzien qua geluid.
@MotorBeast maar hij bereikt nu de temp al niet met die hoge temp, dan gaat het al helemaal niet lukken met een lage temp toch.
M.b.t. de flow; de pomp bij de verdeler staat nu op standje 2 ingesteld, dit was oorspronkelijk 3 (hoogste stand). Maar dit maakt mij teveel kabaal om continue aan te staan. Er zat eerder een pompschakelaar bij zodat hij alleen aanslag indien nodig dus was het te overzien qua geluid.
@MotorBeast maar hij bereikt nu de temp al niet met die hoge temp, dan gaat het al helemaal niet lukken met een lage temp toch.
greetz, me
Even een vraagje, wij hebben inmiddels een paar maanden onze warmtepomp hangen en sinds we deze hebben ervaren wij waterslag op de warmwaterleiding in de badkamer (de keuken heeft een quooker).
Nou las ik her en der dat er, om dit probleem te voorkomen, een buffervat, die zit er natuurlijk wel...typo expansievat in de leiding van het tapwater wordt gezet. Hebben jullie ervaring met een dergelijke opstelling en is dit een mogelijke oplossing voor ons probleem? (in de cv kant zit er al wel 1)
Nou las ik her en der dat er, om dit probleem te voorkomen, een buffervat, die zit er natuurlijk wel...typo expansievat in de leiding van het tapwater wordt gezet. Hebben jullie ervaring met een dergelijke opstelling en is dit een mogelijke oplossing voor ons probleem? (in de cv kant zit er al wel 1)
[ Voor 5% gewijzigd door jichem op 28-03-2023 13:09 ]
Helaas worden deze hoge temperaturen ook gewoon aangeraden door medewerkers van daikin.. Bij ons was ook 55 graden ingesteld bij -10, zodra de monteur weg was meteen naar 30 gezet.MotorBeast schreef op dinsdag 28 maart 2023 @ 12:16:
[...]
Dan zou ik dat maar heel snel aanpassen. 55 graden is met een L/W en VV altijd een no go. VV max 35 graden bij -10. Oftewel precies omgekeerd instellen. Je hebt hem nu ingesteld op aanvoer bij radiatoren. VV is lage temperatuur verwarming. Sowieso is 55 graden bij radiatoren al killing voor je Cop. Ik kan hier met vorst -10 met max 45 graden toe met radiatoren.
Je minimum met VV zou ik eerst maar eens op zo'n 23 graden zetten. Mijn minimum met radiatoren is op dit moment zelfs 25 aanvoer met HR Ketel.
NB: ik zou nergens van uitgaan. De ervaring is dat veel installateurs het helaas ook niet snappen.
Flow van je verdeler VV controleren. Sowieso geen/minimale nachtverlaging en nee, je krijgt ook never nooit 55 graden in een VV. Dan verbranden je voeten.eWobbuh schreef op dinsdag 28 maart 2023 @ 12:28:
Ik moet ook eerlijk zeggen dat ik ook niet heel veel vertrouwen in degene heb die het geïnstalleerd heeft. Ik vraag me ook af of het allemaal wel goed is gegaan. Na oplevering deed hij eerst helemaal niet, hij zou Daikin gaan bellen over hoe aan te sluiten op mijn huidige ketel (Intergas Prestige CW 6) of er een 3 weg klep in zou moeten. Volgens mij hebben ze dat uiteindelijk niet gedaan, maar uiteindelijk alleen instellingen aangepast (stond o.a. nog ingesteld op radiatoren). Ik heb me er ook niet al te veel in verdiept moet ik zeggen, omdat ik dacht dat gewoon aansluiten was en het zou werken. Na het lezen van dit topic (en anderen) blijkt dat toch niet zo te zijn, en heb ik het onderbuik gevoel alsof mijn huidige installatie niet klopt.
M.b.t. de flow; de pomp bij de verdeler staat nu op standje 2 ingesteld, dit was oorspronkelijk 3 (hoogste stand). Maar dit maakt mij teveel kabaal om continue aan te staan. Er zat eerder een pompschakelaar bij zodat hij alleen aanslag indien nodig dus was het te overzien qua geluid.
@MotorBeast maar hij bereikt nu de temp al niet met die hoge temp, dan gaat het al helemaal niet lukken met een lage temp toch.
1500W verbruik kan je net zo goed een goedkoop electrische kachel van de Gamma in je woonkamer zetten. Beetje zonde van de investering toch? Huiswerk te doen.
[ Voor 5% gewijzigd door MotorBeast op 28-03-2023 12:46 ]
Vorige week is Daikin bij ons langs geweest om het e.e.a. te verifieren en instellingen na te lopen omdat wij een absurd hoge energierekening hadden n.a.v. de warmtepomp. Hierop was 1 van de constateringen dat wij een Evolar Kast om onze buitenunit hebben neergezet, en dat hierdoor de buiten temperatuur niet meer correct gelezen kan worden door de sensor op deze buitenunit.
Dit heb ik zojuist zelf kunnen bevestigen, de sensor gaf een temperatuur aan van -4C, terwijl het buiten +7C is.
Nu zoek ik online op een externe temperatuur sensor, maar kom niet veel verder met de vraag welke ik nodig heb. De buitenunit is een R32 en ik neem aan dat ik hier de externe temperatuur sensor op aansluit? Of moet ik dit vanuit de warmtepomp zelf doen?
Dit heb ik zojuist zelf kunnen bevestigen, de sensor gaf een temperatuur aan van -4C, terwijl het buiten +7C is.
Nu zoek ik online op een externe temperatuur sensor, maar kom niet veel verder met de vraag welke ik nodig heb. De buitenunit is een R32 en ik neem aan dat ik hier de externe temperatuur sensor op aansluit? Of moet ik dit vanuit de warmtepomp zelf doen?
Ik schat eerder in dat je unit zijn eigen koude lucht weer aanzuigt en vandaar dat je sensor -4 meet. Lucht circuleert in die omkasting. Dat ga je niet oplossen met een externe sensor. De koude uitgeblazen lucht moet gescheiden blijven van de warme lucht die je aanzuigt. Er moet dus een schot in die omkasting. Ik begin er niet aan zo'n huis om mijn unit. Ook leuk als het gaat sneeuwen.Landon schreef op dinsdag 28 maart 2023 @ 13:00:
Vorige week is Daikin bij ons langs geweest om het e.e.a. te verifieren en instellingen na te lopen omdat wij een absurd hoge energierekening hadden n.a.v. de warmtepomp. Hierop was 1 van de constateringen dat wij een Evolar Kast om onze buitenunit hebben neergezet, en dat hierdoor de buiten temperatuur niet meer correct gelezen kan worden door de sensor op deze buitenunit.
Dit heb ik zojuist zelf kunnen bevestigen, de sensor gaf een temperatuur aan van -4C, terwijl het buiten +7C is.
Nu zoek ik online op een externe temperatuur sensor, maar kom niet veel verder met de vraag welke ik nodig heb. De buitenunit is een R32 en ik neem aan dat ik hier de externe temperatuur sensor op aansluit? Of moet ik dit vanuit de warmtepomp zelf doen?
Edit: die sleuven zijn ook wel erg krap als ik op plaatjes kijk. Eraf dat ding zou ik je adviseren. 10 jaar geleden vonden mensen zonnepanelen ook lelijk. Nu hoor je niemand er meer over.
[ Voor 16% gewijzigd door MotorBeast op 28-03-2023 13:15 ]
- Ik zou je echt met klem adviseren je beslissing om de radiatoren niet te upgraden (als dat uberhaupt al nodig is) te heroverwegen. Financieel kom je al een heel eind doordat je dan het buffervat en pomp kan schrappen en voor een goedkopere VV verdeler kan gaan, dan wel deze helemaal niet hoeft te vervangen maar kan ombouwen. Wanneer je boven en beneden met verschillende temperaturen gaat stoken betekend dat ofwel met 2 zones gaan werken, dat betekend veel extra kleppen, kabels, etc. om vervolgens een systeem te krijgen dat om-en-om gaat stoken. Ofwel je gaat beneden met een nieuwe mengverdeler werken waardoor je daar ook heel veel rendement gaat verliezen. Alles op LT (25-35C aanvoer) stoken maakt de installatie véél simpeler en je rendement zal veel hoger zijn. Die nieuwe radiatoren kosten een schijntje vergeleken met wat je daarmee bespaart.vriesren schreef op maandag 27 maart 2023 @ 23:02:
[...]
Het huis is aan de grote kant, 180m2 met 1600-1700m2 gasverbruik. De reden voor de M is dat we de radiatoren boven met een hogere temperatuur kunnen aansturen (45 graden), met 35 red ik het niet zonder alle radiatoren te vervangen, tevens de vloerverwarming beneden kan max op 35 graden (PVC vloer).
De unit komt op een uitbouw dak te staan, de buis vanaf daar zal gok ik maximaal 8-10 meter zijn, door de muur heen naar de distributie bij de originele cv ketel.
Het is duidelijk dat het te duur is, de uitdaging is nu een andere installateur te vinden, ik ben nog steeds gecharmeerd van de monoblock aanpak.
- Duidelijk, dan slaat 800 euro nergens op, of zijn die PEX leidingen soms van goud bij deze tent? Dit is ook typisch iets wat je makkelijk zelf kan doen om een hoop te besparen.
- In het geval van een monoblock zou ik 'm lekker online bestellen en een lokale loodgieter zoeken om 'm waterzijdig aan te sluiten. Je hebt hier géén airco/warmtepompen specialist voor nodig, alleen iemand die handig is met leidingen. Met een aparte loodgieter en elektricien ben je veel goedkoper uit en wordt er waarschijnlijk ook nog veel beter werk afgeleverd.
All-electric.
2 graden is niet heel warm. Tussen -10 en +15 zit je op de helft. Als de WP continue draait, dan kan die zijn warmte goed kwijt. En dan is niet de WP het probleem, maar het warmteverlies, dunkt mij. Het is dus maar helemaal in wat voor huis deze WP staat.MotorBeast schreef op dinsdag 28 maart 2023 @ 11:29:
[...]
Jij vind 1500W laag?Dat is ongeveer 6Kw die je probeert je systeem in te pompen. Dat is gruwelijk veel. Dit zou zou zo'n 500W moeten zijn met dit weer.
@eWobbuh Check eerst je flow van je vloerverwarming eens. In L/W topic is dat het eerste advies.
Dit vind ik wel interessant. Hoe werkt dat in de praktijk? Een kwartier boven en dan een kwartier beneden en dan weer boven?RonJ schreef op dinsdag 28 maart 2023 @ 15:35:
[...]
... om vervolgens een systeem te krijgen dat om-en-om gaat stoken.
2 graden moet je Wp met 2 vingers in de neus doen. Sowieso loopt Cop niet evenredig naar beneden dus de helft zegt niets. Bij 2 graden moet je nog makkelijk Cop4 doen. Een beetje normale woonkamer moet je dan met zo'n 2Kw warm krijgen/houden is 500W. Geen 1500. Je krijgt never nooit 1500W in een vloerverwarming bij 2 graden. Ja in een vloerverwarming van 200/250m2 wel.pegagus schreef op dinsdag 28 maart 2023 @ 17:31:
[...]
2 graden is niet heel warm. Tussen -10 en +15 zit je op de helft. Als de WP continue draait, dan kan die zijn warmte goed kwijt. En dan is niet de WP het probleem, maar het warmteverlies, dunkt mij. Het is dus maar helemaal in wat voor huis deze WP staat.
Zoals ik al zei. Mijn Gamma electrische verwarming trekt 2000W bij Cop1. Beetje duur verwarmen zo met een WP met 1500.
[ Voor 7% gewijzigd door MotorBeast op 28-03-2023 18:49 ]
Ik weet het niet hoor, afgelopen nacht toch ook wel tussen de 1500 en 2500 continu gebruikt met elk uur een defrost.. overdag ging ie weer uit..MotorBeast schreef op dinsdag 28 maart 2023 @ 18:44:
[...]
2 graden moet je Wp met 2 vingers in de neus doen. Sowieso loopt Cop niet evenredig naar beneden dus de helft zegt niets. Bij 2 graden moet je nog makkelijk Cop4 doen. Een beetje normale woonkamer moet je dan met zo'n 2Kw warm krijgen/houden is 500W. Geen 1500. Je krijgt never nooit 1500W in een vloerverwarming bij 2 graden. Ja in een vloerverwarming van 200/250m2 wel.
Zoals ik al zei. Mijn Gamma electrische verwarming trekt 2000W bij Cop1. Beetje duur verwarmen zo met een WP met 1500.
230m3 maar niet alles staat altijd open. S
Nachtverlaging zou misschien helpen in het verbruik als de temperatuur overdag weer ruim boven 0 komt maar toch..
Dan heb je volgens mij over zo'n 115m2 vloeroppervlak toch? . Dan zou je volgens mij op zo'n 800/1000W moeten kunnen draaien. Verdiep je aub eens in Cop. 2500W betekent zo'n 10Kw in je huis pompen. Dat is gewoon heel veel. Ik doe hier met L/L op 55m2 500W. Een VV zou zelfs iets zuiniger moeten zijn en ik heb een jaren 70 woning met 12m2 glas open serre aan de woonkamer.smaij schreef op dinsdag 28 maart 2023 @ 19:03:
[...]
Ik weet het niet hoor, afgelopen nacht toch ook wel tussen de 1500 en 2500 continu gebruikt met elk uur een defrost.. overdag ging ie weer uit..
230m3 maar niet alles staat altijd open. S
Nachtverlaging zou misschien helpen in het verbruik als de temperatuur overdag weer ruim boven 0 komt maar toch..
Je zegt dit wel vaker, maar vandaag heeft mn WP een tijdje 1500W gedraaid maar wel met een COP van ruim 5. Nu hebben we wel een groot huis, en de woonkamer is ruim 70m2 met vloerverwarming op 10cm afstand. Blijkbaar kan hij heel goed de warmte kwijt (of er is iets mis met mn COP berekeningMotorBeast schreef op dinsdag 28 maart 2023 @ 18:44:
[...]
2 graden moet je Wp met 2 vingers in de neus doen. Sowieso loopt Cop niet evenredig naar beneden dus de helft zegt niets. Bij 2 graden moet je nog makkelijk Cop4 doen. Een beetje normale woonkamer moet je dan met zo'n 2Kw warm krijgen/houden is 500W. Geen 1500. Je krijgt never nooit 1500W in een vloerverwarming bij 2 graden. Ja in een vloerverwarming van 200/250m2 wel.
Zoals ik al zei. Mijn Gamma electrische verwarming trekt 2000W bij Cop1. Beetje duur verwarmen zo met een WP met 1500.
Ik bedoelde 230m2 (typen op mobiel gaat soms niet helemaal goed 😊) maar ik denk dat zon 130m2 altijd aan staat en de rest als het nodig is.MotorBeast schreef op dinsdag 28 maart 2023 @ 19:11:
[...]
Dan heb je volgens mij over zo'n 115m2 vloeroppervlak toch? . Dan zou je volgens mij op zo'n 800/1000W moeten kunnen draaien. Verdiep je aub eens in Cop. 2500W betekent zo'n 10Kw in je huis pompen. Dat is gewoon heel veel. Ik doe hier met L/L op 55m2 500W. Een VV zou zelfs iets zuiniger moeten zijn en ik heb een jaren 70 woning met 12m2 glas open serre aan de woonkamer.
Het is nog zoeken idd of de stooklijn omlaag kan naar modulatie staat nu aan en dan zou hij ook moeten kunnen moduleren op de aanvoer temperatuur en het aantal start stop momenten beperken en dat doet hij dus ook wel.
Stooklijn staat nu op bij -8 a 35 graden tot 15 a 24 graden.
Reken nu eens gewoon uit wat het warmteverlies van je woning is: https://bouw-energie.be/n...n/warmteverliesberekening bij huidige temperatuur.kepler schreef op dinsdag 28 maart 2023 @ 19:15:
[...]
Je zegt dit wel vaker, maar vandaag heeft mn WP een tijdje 1500W gedraaid maar wel met een COP van ruim 5. Nu hebben we wel een groot huis, en de woonkamer is ruim 70m2 met vloerverwarming op 10cm afstand. Blijkbaar kan hij heel goed de warmte kwijt (of er is iets mis met mn COP berekening, maar onze energievoorziening is heel normaal)
Dan weet je wat je nu nodig hebt. Deel dat door Cop4 en je weet wat je WP ongeveer nu zou moeten trekken.
Hier nu met een lullige L/L 500W op 55m2 met 21 graden binnen. Dat moeten jullie allemaal minimaal net zo goed kunnen doen.
En ik schreef een paar posts terug: Je krijgt never nooit 1500W in een vloerverwarming bij 2 graden. Ja in een vloerverwarming van 200/250m2 wel.smaij schreef op dinsdag 28 maart 2023 @ 19:16:
[...]
Ik bedoelde 230m2 (typen op mobiel gaat soms niet helemaal goed 😊) maar ik denk dat zon 130m2 altijd aan staat en de rest als het nodig is.
Het is nog zoeken idd of de stooklijn omlaag kan naar modulatie staat nu aan en dan zou hij ook moeten kunnen moduleren op de aanvoer temperatuur en het aantal start stop momenten beperken en dat doet hij dus ook wel.
Stooklijn staat nu op bij -8 a 35 graden tot 15 a 24 graden.
[ Voor 6% gewijzigd door MotorBeast op 28-03-2023 19:24 ]
Daarom ook mijn reactie. Ik denk dat elke situatie anders is en dat het ideale point lastig vast te definiëren is voor iedereen.MotorBeast schreef op dinsdag 28 maart 2023 @ 19:20:
[...]
En ik schreef een paar posts terug: Je krijgt never nooit 1500W in een vloerverwarming bij 2 graden. Ja in een vloerverwarming van 200/250m2 wel.
Diegene waar ik op reageerde had GEEN 200. Maar 2500W is wel gruwelijk veel met dit weer.
Nu is het wel een vrijstaand huis en denk ik niet dat LL met LW kan vergelijken want je verwarmd geen massa.
Met buitentemperaturen rond de 8 a 10 graden zonder zon gaat ie aan op zon 500 watt.
Ik zal de stooklijn nog iets lager zetten om te kijken wat hij met de volgende koude nacht gaat doen, helaas nog weinig nachten met vorst gehad verder!
Op de bovenverdiepingen profiteer ik wel van zon inval maar beneden niet echt helaas.
Ik kom uit op 900W, zeg afgerond op 1000W. Dus ik zou hem nog iets kunnen verlagen, maar ervaring was dat hij dan heel moeilijk tot de set temperatuur kwam en maar bleef draaien. Met deze settings draait hij (overdag, dus incl zonne energie als het er is) een uurtje of 5-8 overdag en slaat hij regelmatig een dag over.MotorBeast schreef op dinsdag 28 maart 2023 @ 19:18:
[...]
Reken nu eens gewoon uit wat het warmteverlies van je woning is: https://bouw-energie.be/n...n/warmteverliesberekening bij huidige temperatuur.
Dan weet je wat je nu nodig hebt. Deel dat door Cop4 en je weet wat je WP ongeveer nu zou moeten trekken.
Hier nu met een lullige L/L 500W op 55m2 met 21 graden binnen. Dat moeten jullie allemaal minimaal net zo goed kunnen doen.
Uitgaande watertemp was vandaag 27-28 graden met een flow van 25L/min.
Omdat hij overdag draait heeft hij nu praktisch gratis gedraaid (ja salderen enzo, maar dit is direct gebruik). Ok in hartje winter is dit voordeel minder
@MotorBeast Ik neem aan dat dat dan continue 500W is gedurende de dag? Mijn L/W warmtepomp moet nog ingeregeld worden en ik zie nu vooral dat hij 's avonds actief is. Dan heeft hij tijdens een koude nacht (zoals afgelopen nacht) 10x een half uur staan draaien op 1700W. (van 23:00 tot 10:00 's ochtends) De rest van de dag staat hij dan niets te doen.
Ik weet wel zeker dat je L/L bijna 1 op 1 kan vergelijken met L/W verbruik excl SWW natuurlijk. Ik adviseer iedereen hier al een aantal keer het L/W topic te volgen, te lezen en daar je vragen meer te stellen. Niet minachtend bedoeld maar daar zit echt veel meer kennis dan hier. Daar posten ook een aantal zeer ervaren gebruikers en installateurs. Mijn kennis over L/W komt (nog) niet door gebruik maar door heel veel meelezen aldaar. Mijn kennis/ervaring over WP's in zijn algemeen komt dan ook wel weer door al 3 jaar gebruik van L/L.smaij schreef op dinsdag 28 maart 2023 @ 19:37:
[...]
Daarom ook mijn reactie. Ik denk dat elke situatie anders is en dat het ideale point lastig vast te definiëren is voor iedereen.
Nu is het wel een vrijstaand huis en denk ik niet dat LL met LW kan vergelijken want je verwarmd geen massa.
Met buitentemperaturen rond de 8 a 10 graden zonder zon gaat ie aan op zon 500 watt.
Ik zal de stooklijn nog iets lager zetten om te kijken wat hij met de volgende koude nacht gaat doen, helaas nog weinig nachten met vorst gehad verder!
Op de bovenverdiepingen profiteer ik wel van zon inval maar beneden niet echt helaas.
Ik bedoel mijn opmerkingen alhier over verbruik ook niet als kritiek maar hoop dat mensen zich bewust worden over te hoog verbruik en daar koop je geen WP voor en laten we wel wezen, we hebben toch echt een energieprobleem. 1500W om met dit weer 60m2 op temperatuur te houden is gewoonweg absurd en dan heeft je installateur je mooi laten zitten met: Ik plemp het weg, het wordt warm en het is okee. Dat hebben we ook jaren gezien met HR ketels en ook die hadden allemaal netjes ingeregeld moeten worden. En met een WP komt het nog veel nauwer dan met HR Ketels.
Ik zit de laatste week op een gemiddelde van zo'n 5kWh per dag om 55m2 op 20 overdag en 21 in de avond te houden om je een idee te geven.walletje-w schreef op dinsdag 28 maart 2023 @ 19:51:
@MotorBeast Ik neem aan dat dat dan continue 500W is gedurende de dag? Mijn L/W warmtepomp moet nog ingeregeld worden en ik zie nu vooral dat hij 's avonds actief is. Dan heeft hij tijdens een koude nacht (zoals afgelopen nacht) 10x een half uur staan draaien op 1700W. (van 23:00 tot 10:00 's ochtends) De rest van de dag staat hij dan niets te doen.
Pas een kleine nachtverlaging van 1 graad eens toe tot 11.00 uur in de ochtend bijvoorbeeld. Dan slaat hij wellicht niet aan tijdens een koude nacht en pak je alweer een hogere Cop in de ochtend.
[ Voor 14% gewijzigd door MotorBeast op 28-03-2023 21:43 ]
Onze daikin warmtepomp met separate watertank draait prima. De watertank staat ingesteld op 50 graden.
Deze temperatuur komt ook ongeveer uit de badkamerkranen van de wastafel. De douche heeft een thermostaatkraan en in de warmste stand is het water slechts 37 graden. De temperatuur knop heb ik er al af gehad om te kijken of deze nog warmer afgesteld kan worden, maar helaas.
De thermostaatkraan van de douche mengt standaard een hoeveelheid koud water bij waardoor de temperatuur laag wordt.
Hebben jullie dit probleem ook gehad? Heeft iemand tips hoe dit op te lossen? Ander type thermostaat bijvoorbeeld? Ik vind het zonde de watertank temperatuur inefficiënt te moeten verhogen.
Nb ik had hiervoor gewoon een cv ketel waarbij de watertemperatuur in de basis hoger was dan nu met een warmtepomp
Deze temperatuur komt ook ongeveer uit de badkamerkranen van de wastafel. De douche heeft een thermostaatkraan en in de warmste stand is het water slechts 37 graden. De temperatuur knop heb ik er al af gehad om te kijken of deze nog warmer afgesteld kan worden, maar helaas.
De thermostaatkraan van de douche mengt standaard een hoeveelheid koud water bij waardoor de temperatuur laag wordt.
Hebben jullie dit probleem ook gehad? Heeft iemand tips hoe dit op te lossen? Ander type thermostaat bijvoorbeeld? Ik vind het zonde de watertank temperatuur inefficiënt te moeten verhogen.
Nb ik had hiervoor gewoon een cv ketel waarbij de watertemperatuur in de basis hoger was dan nu met een warmtepomp
[ Voor 8% gewijzigd door PMV op 28-03-2023 21:59 ]
Ik heb een interessante situatie. Wanneer de thermostaat op bijv 19,5 ingesteld staat, begint te warmtepomp aan te slaan zodra de woonkamer onder de 19 graden zakt. Zover prima. Stooklijn mee aan het tweaken geweest, modulatie aan staan en thermostaat gestuurd ingesteld. Temperatuur blijft meestal prima in de woonkamer, tot sommige momenten wanneer bijvoorbeeld de zon in de woonkamer schijnt, of het snel wat warmer is geworden buiten. Hij laat dan de woonkamer temperatuur stijgen tot 1,5 graden boven het set-point, in plaats van weer bij 20 graden af te slaan. 9-0C (thermostaat hysteresis) staat op 1 graden. Weet iemand of er nog meer instellingen, zoals een timer zijn, die er voor kunnen zorgen dat de warmtepomp niet afslaat zodra de set-temperatuur + hysteresis bereikt is?
Deze instelling gecontroleerd?Wizzkid007 schreef op dinsdag 28 maart 2023 @ 21:55:
Ik heb een interessante situatie. Wanneer de thermostaat op bijv 19,5 ingesteld staat, begint te warmtepomp aan te slaan zodra de woonkamer onder de 19 graden zakt. Zover prima. Stooklijn mee aan het tweaken geweest, modulatie aan staan en thermostaat gestuurd ingesteld. Temperatuur blijft meestal prima in de woonkamer, tot sommige momenten wanneer bijvoorbeeld de zon in de woonkamer schijnt, of het snel wat warmer is geworden buiten. Hij laat dan de woonkamer temperatuur stijgen tot 1,5 graden boven het set-point, in plaats van weer bij 20 graden af te slaan. 9-0C (thermostaat hysteresis) staat op 1 graden. Weet iemand of er nog meer instellingen, zoals een timer zijn, die er voor kunnen zorgen dat de warmtepomp niet afslaat zodra de set-temperatuur + hysteresis bereikt is?
Main zone
2.9 [C-07] Control R/W "0: LWT control / 1: Ext RT control / 2: RT control"
WP Daikin Altherma 3 / Thuisbatterij Marstek Venus 5,12 / EV Tesla / 54 zonnepanelen / Van Moof S3 / HomeWizard / Worx robotmaaier
Bij mij staat hij op het platte dak van het huis en het geluid is echt minimaal te horen.MotorBeast schreef op maandag 27 maart 2023 @ 23:18:
[...]
En unit op je dak? Daar ga je niet blij van worden. Resonantie problemen vind je genoeg op Tweakers.
De unit staat op rubberen stabilisators.
Dank voor de suggestie.Sparky schreef op dinsdag 28 maart 2023 @ 22:00:
[...]
Deze instelling gecontroleerd?
Main zone
2.9 [C-07] Control R/W "0: LWT control / 1: Ext RT control / 2: RT control"
Ik ben nog een paar dagen op vakantie en begon zelf te twijfelen aan deze instelling. Maar ik weet zo goed als zeker dat deze op 2 (RT) staat.
Als je WP gedurende de nacht 10 keer aan en uit gaat, zal je stooklijn hoger ingesteld staan dan nodig, waardoor de thermostaattemperatuur (te) snel wordt bereikt. Gelijkmatiger opwarmen drukt je verbruik. Je verbruik zal optimaal zijn als je de stooklijn zo instelt dat de thermostaattemperatuur net niet wordt gehaald.walletje-w schreef op dinsdag 28 maart 2023 @ 19:51:
@MotorBeast Ik neem aan dat dat dan continue 500W is gedurende de dag? Mijn L/W warmtepomp moet nog ingeregeld worden en ik zie nu vooral dat hij 's avonds actief is. Dan heeft hij tijdens een koude nacht (zoals afgelopen nacht) 10x een half uur staan draaien op 1700W. (van 23:00 tot 10:00 's ochtends) De rest van de dag staat hij dan niets te doen.
Ik heb inmiddels mijn stook lijn aangepast naar 25-35 bij -10 en 15. Hij draait nu uiteraard een stuk zuiniger, maar vanmorgen is de temp in de woonkamer 20.7, terwijl ingesteld is op 21.5. Had hem wel ergens tussen de 21 en 22 verwacht. Als ik naar het verbruik in de nacht kijk zie ik dat de waterpomp een half uur ongeveer draait, paar minuten niet, en dan weer een half uur. Dit heeft de hele nacht geduurd. Dat lijkt me niet ideaal. Zie plaatje;
:strip_exif()/f/image/qanG1OYsMXOwDeVeRofqDiGQ.jpg?f=fotoalbum_large)
Is er nog een andere instelling die ik moet aanpassen nu de stooklijn naar beneden is gesteld?
:strip_exif()/f/image/qanG1OYsMXOwDeVeRofqDiGQ.jpg?f=fotoalbum_large)
Is er nog een andere instelling die ik moet aanpassen nu de stooklijn naar beneden is gesteld?
[ Voor 27% gewijzigd door eWobbuh op 29-03-2023 08:17 . Reden: plaatje toegevoegd ]
greetz, me
Overshoot staat standaard op "1" en zou je kunnen verhogen naar ca. "4"eWobbuh schreef op woensdag 29 maart 2023 @ 07:39:
Ik heb inmiddels mijn stook lijn aangepast naar 25-35 bij -10 en 15. Hij draait nu uiteraard een stuk zuiniger, maar vanmorgen is de temp in de woonkamer 20.7, terwijl ingesteld is op 21.5. Had hem wel ergens tussen de 21 en 22 verwacht. Als ik naar het verbruik in de nacht kijk zie ik dat de waterpomp een half uur ongeveer draait, paar minuten niet, en dan weer een half uur. Dit heeft de hele nacht geduurd. Dat lijkt me niet ideaal. Zie plaatje;
[Afbeelding]
Is er nog een andere instelling die ik moet aanpassen nu de stooklijn naar beneden is gesteld?
Ik heb zelf modulatie aangezet, daarna draaide de WP een stuk gelijkmatiger en richting een lager opgenomen vermogen. (er zijn echter ook gebruikers die slechte ervaring hebben met modulatie aan -> zelf even testen of het helpt)
WP Daikin Altherma 3 / Thuisbatterij Marstek Venus 5,12 / EV Tesla / 54 zonnepanelen / Van Moof S3 / HomeWizard / Worx robotmaaier
@Sparky Ga ik daar even naar kijken. De modulatie optie heb ik inderdaad vaker in de forums voorbij zien komen, echter kan ik deze optie niet zo snel in het installateursmenu ergens terug vinden. Volgens mij heb ik alle menu's langsgelopen. Waar zou deze moeten staan? Of heeft dit wellicht een andere (cryptische) naam in het menu?
greetz, me
Als profiel gebruiker Installateur (5678) naar binnen gaan en optie 2.c.1 is hij te vinden.eWobbuh schreef op woensdag 29 maart 2023 @ 08:27:
@Sparky Ga ik daar even naar kijken. De modulatie optie heb ik inderdaad vaker in de forums voorbij zien komen, echter kan ik deze optie niet zo snel in het installateursmenu ergens terug vinden. Volgens mij heb ik alle menu's langsgelopen. Waar zou deze moeten staan? Of heeft dit wellicht een andere (cryptische) naam in het menu?
Als je in het hoofdscherm het vraagtekentje indrukt zie je links bovenin de geselecteerde menu index
Dan is de stooklijn misschien toch net te laag; hij kan de ingestelde temperatuur niet vasthouden.eWobbuh schreef op woensdag 29 maart 2023 @ 07:39:
Ik heb inmiddels mijn stook lijn aangepast naar 25-35 bij -10 en 15. Hij draait nu uiteraard een stuk zuiniger, maar vanmorgen is de temp in de woonkamer 20.7, terwijl ingesteld is op 21.5. Had hem wel ergens tussen de 21 en 22 verwacht.
[Afbeelding]
Is er nog een andere instelling die ik moet aanpassen nu de stooklijn naar beneden is gesteld?
Daikin EHVH08S23EJ9W binnen, ERGA08EAV3H7 buiten | Alfen Eve Single Pro-Line 3-fase | HassIO | DJI Mini 2 | Paard | MK3 ST | fixt keukenapparatuur en WaDro | HT-A2 | gasloos | RF900R | KLR650
Dat zijn toch gewoon defrosts?eWobbuh schreef op woensdag 29 maart 2023 @ 07:39:
Had hem wel ergens tussen de 21 en 22 verwacht. Als ik naar het verbruik in de nacht kijk zie ik dat de waterpomp een half uur ongeveer draait, paar minuten niet, en dan weer een half uur. Dit heeft de hele nacht geduurd. Dat lijkt me niet ideaal. Zie plaatje;
[Afbeelding]
Daikin EHVH08S23EJ9W binnen, ERGA08EAV3H7 buiten | Alfen Eve Single Pro-Line 3-fase | HassIO | DJI Mini 2 | Paard | MK3 ST | fixt keukenapparatuur en WaDro | HT-A2 | gasloos | RF900R | KLR650
@GJA Defrosts zouden kunnen inderdaad, kan ik dit ook ergens zien in de interface of dit zo is geweest (ergens een aantal), of kun je dit alleen zien als hij ermee bezig is?
@smaij Tx! Ga ik vanmiddag even naar kijken. Maar wat bedoel je met Installateur (5678)? Ik hoef namelijk geen code in te voeren, alleen het menu knop 4/5 seconden inhouden bij het huidige gebruikersniveau en dan schakelt hij over. Wellicht een andere thermostaat?
@smaij Tx! Ga ik vanmiddag even naar kijken. Maar wat bedoel je met Installateur (5678)? Ik hoef namelijk geen code in te voeren, alleen het menu knop 4/5 seconden inhouden bij het huidige gebruikersniveau en dan schakelt hij over. Wellicht een andere thermostaat?
greetz, me
De installateur moet nog langs komen om hem in te regelen maar ik heb er weinig vertrouwen in dat ze dat beter doen dat met de adviezen via Tweakers. De vragen die ik ze tot dusverre gesteld heb en de antwoorden daarop geven weinig vertrouwen.MotorBeast schreef op dinsdag 28 maart 2023 @ 21:37:
[...]
Ik zit de laatste week op een gemiddelde van zo'n 5kWh per dag om 55m2 op 20 overdag en 21 in de avond te houden om je een idee te geven.
Pas een kleine nachtverlaging van 1 graad eens toe tot 11.00 uur in de ochtend bijvoorbeeld. Dan slaat hij wellicht niet aan tijdens een koude nacht en pak je alweer een hogere Cop in de ochtend.
Nachtverlaging ga ik eens toepassen.
In de maand januari heb ik 250kWh verbruikt en dat is inclusief SWW voor een zeer goed geisoleerde vrijstaande woning van 100m2. Kom je grofweg uit op 9kWh per dag, dat is dan niet schrikbarend veel.
Volgens mijn warmteverliesberkening in Ubakus zou ik in februari op 91kWh aan verwarmingsvraag moeten zitten (door de vele zon opbrengst). De max verwarmingsvraag van de woning bij -12 is 2,64kW. Dat betekend volgens mij wel dat het geheel nog efficiënter zou moeten kunnen. (Het 180L vat staat op 55 graden en daar redden we het net mee qua SWW voorziening (bad/douche)).
eWobbuh schreef op woensdag 29 maart 2023 @ 09:34:
@GJA Defrosts zouden kunnen inderdaad, kan ik dit ook ergens zien in de interface of dit zo is geweest (ergens een aantal), of kun je dit alleen zien als hij ermee bezig is?
Kun je alleen echt zien als hij er mee bezig is maar ik herken het patroon. Hij staat ook niet stil in die tijd; alleen het vermogen zakt even weg. Als ie stil staat trekt ie max rond de 40 watt.
@smaij Tx! Ga ik vanmiddag even naar kijken. Maar wat bedoel je met Installateur (5678)? Ik hoef namelijk geen code in te voeren, alleen het menu knop 4/5 seconden inhouden bij het huidige gebruikersniveau en dan schakelt hij over. Wellicht een andere thermostaat?
Dit is niet op de thermostaat maar op de binnenunit.
Daikin EHVH08S23EJ9W binnen, ERGA08EAV3H7 buiten | Alfen Eve Single Pro-Line 3-fase | HassIO | DJI Mini 2 | Paard | MK3 ST | fixt keukenapparatuur en WaDro | HT-A2 | gasloos | RF900R | KLR650
Voor mensen zonder ESPAltherma maar met WiFi module: afhankelijk van welke WiFi module kun je toch best leuke dingen tonen in Home Assistant. Zoek op "Daikin Residential Controller for Altherma".
Hier ligt de M5 stick al wel klaar maar tijd (en de skills
) ontbreekt nog ff.
Hier ligt de M5 stick al wel klaar maar tijd (en de skills
Daikin EHVH08S23EJ9W binnen, ERGA08EAV3H7 buiten | Alfen Eve Single Pro-Line 3-fase | HassIO | DJI Mini 2 | Paard | MK3 ST | fixt keukenapparatuur en WaDro | HT-A2 | gasloos | RF900R | KLR650
@GJA Ik heb geen binnenunit, maar een monobloc buiten staan.
greetz, me
Enig bruikbare wat je kunt uitlezen zijn de eventuele foutcodes en je energieverbruik. De rest is vrij karig als je het mij vraagt.GJA schreef op woensdag 29 maart 2023 @ 11:08:
Voor mensen zonder ESPAltherma maar met WiFi module: afhankelijk van welke WiFi module kun je toch best leuke dingen tonen in Home Assistant. Zoek op "Daikin Residential Controller for Altherma".
Hier ligt de M5 stick al wel klaar maar tijd (en de skills) ontbreekt nog ff.
Donstil: Je moet kopen wat je wilt hebben. Niet wat je nodig hebt!
Die code en het menu kan ik inmiddels wel dromen jaSparky schreef op donderdag 23 maart 2023 @ 13:02:
[...]
Inloggen als installateur (5678) en dan naar 9.04 ("overshoot" staat standaard op 1 en kun je bv verhogen naar 4)
Wijzigen via "overzicht" gaat meest handig/snel
Even voor de duidelijkheid trouwens; ik heb mijn profielnaam aangepast. Ik heette eerst Polly1988.
Wij hebben contact gehad via de mail.
Mijn originele naam was nog een erfenis van mijn jongere tienerjaren, waar ik me al langer aan stoorde
Ik heb de overshoot aangepast en sindsdien heb ik het pendelgedrag niet meer gezien
De AVDO die ik er noodgedwongen nog tussen heb zitten gaat hoogstwaarschijnlijk deels open bij het opstarten van de WP op wat hoger vermogen waardoor de DeltaT te snel te krap word en de WP weer uit schakelt.
Met de overshoot setting nu op 2 is het een stuk beter
Dat is het hem dus. Ik denk in Ta, Tr, DeltaT enz. LW staat in mijn brein voor LuchtWaterGJA schreef op donderdag 23 maart 2023 @ 14:36:
[...]
LW zou de gewenste waarde van de watertemperatuur zijn die aan de hand van je stooklijn en de huidige buitentemperatuur wordt bepaald. In het thuisscherm: de temperatuur van de vloer.
Ta: aanvoertemp, gaat naar je vloerverwarming toe.
Tr retourtemp, komt vanuit de vloerverwarming terug naar de warmtepomp.
Delta t: verschil tussen Ta en Tr
Kamer setpoint: de temperatuur die je hebt ingesteld op je kamerthermostaat.
Dat in combinatie met de noodgedwongen medicatie had ik even een error
Dacht ik al
Na overleg met mijn installateur/leverancier heb ik ook geen onderhoudscontract.jolandacb schreef op woensdag 22 maart 2023 @ 15:51:
[...]
Hoe zit het met je garantie wanneer er iets met je WP is?
Bijvoorbeeld na 3 jaar, en je hebt geen bewijs dat je onderhoud hebt laten uitvoeren, heb je dan nog wel garantie, of zegt Daikin dan: tja geen onderhoud laten uitvoeren is ook geen garantie.
Hij zei dat je ten eerste standaard 5 jaar garantie hebt bij Daikin en ten tweede vind hij het geldklopperij. Als je enigszins handig bent kun je het gemakkelijk zelf en als je het liever laten doen stelt het ook niks voor zei hij. Bij de onderhoudscontracten word er altijd een heel toneelspel gehouden waarbij alle kappen e.d. Er af gaan terwijl er maar 1 af hoeft om het magneetfilter te reinigen. Druk in het watercircuit bijvullen stelt k niks voor.
Koelmiddeldruk controleren gaat niet ivm de inverter. De enige manier is om het systeem leeg te halen en opnieuw te vullen en dat gaan ze bij een servicebeurt echt niet doen.
Hij beschreef het als een systeem om de monteurs bezig te houden.
Het hangt natuurlijk ook van de installateur af hoe die er in staat maar die van mij gaat dus echt niet moeilijk doen over niet door hun uitgevoerd onderhoud.
[ Voor 26% gewijzigd door Corne-P op 29-03-2023 11:36 ]
Toppe schreef op woensdag 29 maart 2023 @ 11:16:
[...]
Enig bruikbare wat je kunt uitlezen zijn de eventuele foutcodes en je energieverbruik. De rest is vrij karig als je het mij vraagt.
:fill(white):strip_exif()/f/image/Lb2L4xwo7YVc4IxQ4nnPIwvy.png?f=user_large)
Hier kan ik al wel wat bruikbaars uithalen hoor. DIt was in 10 minuten geregeld. Voordat ik de M5 aan de praat heb zijn we een zaterdag verder
Daikin EHVH08S23EJ9W binnen, ERGA08EAV3H7 buiten | Alfen Eve Single Pro-Line 3-fase | HassIO | DJI Mini 2 | Paard | MK3 ST | fixt keukenapparatuur en WaDro | HT-A2 | gasloos | RF900R | KLR650
Welnee, dat viel heel erg mee. Nog geen half uurtje werk als je de juiste jumper kabeltjes hebt meebesteld.GJA schreef op woensdag 29 maart 2023 @ 11:40:
[...]
Voordat ik de M5 aan de praat heb zijn we een zaterdag verder
All-electric.
Ik kan de instellingen overshoot en modulatie nergens vinden in de menu’s. Ik heb een monobloc zonder binnenunit, dus kan alleen in de thermostaat zaken aanpassen.Sparky schreef op woensdag 29 maart 2023 @ 08:24:
[...]
Overshoot staat standaard op "1" en zou je kunnen verhogen naar ca. "4"
Ik heb zelf modulatie aangezet, daarna draaide de WP een stuk gelijkmatiger en richting een lager opgenomen vermogen. (er zijn echter ook gebruikers die slechte ervaring hebben met modulatie aan -> zelf even testen of het helpt)
Ik heb de stooklijn nu iets verhoogd naar 28-38, maar het probleem is er nog steeds. Temp is ingesteld op 22, temp is 21.5 de wp draait een half uur, temp is 21.7 en de wp gaat weer uit. Paar minuten later gaat ie weer aan. Heel langzaam gaan we dan wel richting de ingestelde tijd, maar waarom elke keer uit? Overdag geen defrosts neem ik aan?
greetz, me
Dus maar begonnen. Meteen vastgelopen. Blijft hangen op connecting to ssid.RonJ schreef op woensdag 29 maart 2023 @ 11:52:
[...]
Welnee, dat viel heel erg mee. Nog geen half uurtje werk als je de juiste jumper kabeltjes hebt meebesteld.
Daar gaat m'n zaterdag

Edit: ssid en password maar even op de juiste plek gezet

Zaterdag in de WP zetten.
[ Voor 12% gewijzigd door GJA op 29-03-2023 15:34 ]
Daikin EHVH08S23EJ9W binnen, ERGA08EAV3H7 buiten | Alfen Eve Single Pro-Line 3-fase | HassIO | DJI Mini 2 | Paard | MK3 ST | fixt keukenapparatuur en WaDro | HT-A2 | gasloos | RF900R | KLR650
Dit ongewenste gedrag krijg je niet met de stooklijn opgelost.eWobbuh schreef op woensdag 29 maart 2023 @ 15:05:
[...]
Ik kan de instellingen overshoot en modulatie nergens vinden in de menu’s. Ik heb een monobloc zonder binnenunit, dus kan alleen in de thermostaat zaken aanpassen.
Ik heb de stooklijn nu iets verhoogd naar 28-38, maar het probleem is er nog steeds. Temp is ingesteld op 22, temp is 21.5 de wp draait een half uur, temp is 21.7 en de wp gaat weer uit. Paar minuten later gaat ie weer aan. Heel langzaam gaan we dan wel richting de ingestelde tijd, maar waarom elke keer uit? Overdag geen defrosts neem ik aan?
Maar ik kan op m'n thermostaat de stooklijn niet veranderen.... Kun je met wachtwoord 5678 inloggen??? Dan zie ik opeens heel veel extra menu opties buiten de stooklijn.
(wij hebben een Altherma 3 split dus vandaar dat ik je niet met bediening kan helpen)
WP Daikin Altherma 3 / Thuisbatterij Marstek Venus 5,12 / EV Tesla / 54 zonnepanelen / Van Moof S3 / HomeWizard / Worx robotmaaier
Schat in een flow probleem. VV groepen verder openzetten. Stooklijn is voor VV nu zelfs te hoog. 23-35 zou optimaal moeten zijn. Als hij verder terug kan krijg je juist bij hoge temperaturen buiten een strakkere stooklijn.eWobbuh schreef op woensdag 29 maart 2023 @ 15:05:
[...]
Ik kan de instellingen overshoot en modulatie nergens vinden in de menu’s. Ik heb een monobloc zonder binnenunit, dus kan alleen in de thermostaat zaken aanpassen.
Ik heb de stooklijn nu iets verhoogd naar 28-38, maar het probleem is er nog steeds. Temp is ingesteld op 22, temp is 21.5 de wp draait een half uur, temp is 21.7 en de wp gaat weer uit. Paar minuten later gaat ie weer aan. Heel langzaam gaan we dan wel richting de ingestelde tijd, maar waarom elke keer uit? Overdag geen defrosts neem ik aan?
[ Voor 5% gewijzigd door MotorBeast op 29-03-2023 19:33 ]
Alle vv groepen staan maximaal, pomp bij verdeler inmiddels op max gezet sinds gisteren, lijkt niks uit te maken. Ik ga morgen eens kijken of er een installateur hier in de buurt het eea wil nakijken. Ook nu blijft de temp in de woonkamer op het minimum staan (21.5/6) bij ingesteld 22. Aanvoer temp is 29,4, maar draait weer een tijdje en gaat weer uit als hij 0.1/0.2 gestegen is.
greetz, me
Mengverdeler?eWobbuh schreef op woensdag 29 maart 2023 @ 19:50:
Alle vv groepen staan maximaal, pomp bij verdeler inmiddels op max gezet sinds gisteren, lijkt niks uit te maken. Ik ga morgen eens kijken of er een installateur hier in de buurt het eea wil nakijken. Ook nu blijft de temp in de woonkamer op het minimum staan (21.5/6) bij ingesteld 22. Aanvoer temp is 29,4, maar draait weer een tijdje en gaat weer uit als hij 0.1/0.2 gestegen is.
Let op:
Jouw instelling delen? Instellingen bekijken?
https://docs.google.com/s...XVyTQMqI/edit?usp=sharing
Hulp nodig met domotica/ESPaltherma?
Daikin Altherma 3 -> ESPAltherma
Jouw instelling delen? Instellingen bekijken?
https://docs.google.com/s...XVyTQMqI/edit?usp=sharing
Hulp nodig met domotica/ESPaltherma?
Daikin Altherma 3 -> ESPAltherma