“The greatest threat to our planet is the belief that someone else will save it.” [quote by Robert Swan, OBE]
Optimale stooklijn ben ik zeker met je eens (en is in principe de optie Modulatie voor).assje schreef op vrijdag 2 mei 2025 @ 13:09:
[...]
Ik zou wat intelligentie verwachten. Denk bijvoorbeeld aan een lijst die je kunt doorlopen:Dan moet dat ding toch zelf wel kunnen bedenken wat handig is afhankelijk van seizoen etc. Ik zou nog een stap verder gaan en de warmtepomp ook zelf uit laten zoeken wat de optimale SWW temperatuur setpoint is. Weer de volgende stap is dat de warmtepomp toch ook wel zelf een optimale stooklijn moet kunnen bepalen?
- Wil je rekening houden met zonnepanelen ja/nee
- priorieit comfort of efficientie (1-3)
- SWW gebruik focus ochtend/middag/avond/weekend
- Legionella ja/nee/beperkt
SWW is wel moeilijk denk ik, is gewoon onregelmatig. Als de WP denkt: ah warmer dan 25gr, ik wacht even een uurtje, zit je wellicht met koud water.
Helaas nog steeds ongeveer 28W...Jelte schreef op vrijdag 2 mei 2025 @ 11:22:
[...]
Eens kijken:
- Warmtepomp staat op verwarm stand en geeft Uit aan
- Warmtepomp geeft voor warm tapwater wel stand verwarmen, maar is dat op dit moment niet aan het doen. Nu staat die op spaarstand. Even helemaal uit gezet
En nu even het verbruik in de gaten houden. Die is nu nog 28W
Andere geweldige ingevingen hier?
Energiebespaar modus staat op aan onder installateursinstellingen? optie E-08Jelte schreef op vrijdag 2 mei 2025 @ 13:38:
[...]
Helaas nog steeds ongeveer 28W...
Andere geweldige ingevingen hier?
Worden er nog extra externe zaken gevoed/aangestuurd vanuit de unit? Extra kleppen, thermostaten of sensoren?
All-electric.
Op het moment dat de SWW run begint, beginnen er allemaal timers te lopen (bijv als het langer duurt dan tijd X komt de BSH erbij etc), zie installateurshandleiding. Als je on-onderbroken doorgaat naar de legionellarun, worden die niet gereset.Atomius schreef op vrijdag 2 mei 2025 @ 12:03:
[...]
Oke dus als het systeem denkt/voorspelt dat hij er langer over gaat doen omdat de tanktemperatuur laag is, dan laat hij de BUH al meedoen tijdens het compressorgedeelte?
Check mijn thuisbatterijsimulator en EPEX forecast
Ja, die staat aan (op 1).RonJ schreef op vrijdag 2 mei 2025 @ 13:52:
[...]
Energiebespaar modus staat op aan onder installateursinstellingen? optie E-08
Worden er nog extra externe zaken gevoed/aangestuurd vanuit de unit? Extra kleppen, thermostaten of sensoren?
En behalve de standaard thermostaat driewegklep zit er niets op, voor zover ik kan zien.
En F-0D staat op 2? (Pompbesturing onder ruimteverwarming/koeling op "vraag").Jelte schreef op vrijdag 2 mei 2025 @ 15:17:
[...]
Ja, die staat aan (op 1).
En behalve de standaard thermostaat driewegklep zit er niets op, voor zover ik kan zien.
Meer zaken kan ik zo 1,2,3 ook niet bedenken.
All-electric.
Hier rond de 20-23 W in stand-by modus. EDLA09DAW1 monoblock op 3-fasen. Verwarmingsprogramma en SWW programma staan beide uit.Jelte schreef op vrijdag 2 mei 2025 @ 13:38:
[...]
Helaas nog steeds ongeveer 28W...
Andere geweldige ingevingen hier?
Dus jouw verbruik komt ongeveer overeen met het verbruik bij mij (gemeten op de kWh meter in de voeding naar de Watmtepomp).
Wat goed te zien is is dat de WP zelfstandig de pomp kortstondig laat draaien (de piek in flow).
Is de BUH aangesloten / beschikbaar?Jelte schreef op vrijdag 2 mei 2025 @ 13:38:
[...]
Helaas nog steeds ongeveer 28W...
Andere geweldige ingevingen hier?
Het lijkt op een draaiende circulatie pomp die is opgestart bij aanvang tapwater ververwarming op het moment dat de gemeten buitentemp. boven de 25 Gr.C. was. Verwarming gaat dan niet via de WP maar via de BUH. Als de BUH niet beschikbaar is blijft alleen de circulatiepomp draaien op een wat lager vermogen van rond de totaal 30 Watt. (ik las in een voorgaand bericht dat je bij tapwater "verwarmen" hebt staan?!?)
Je kunt dit overigens ook controleren door eens bij het dagverbruik van tapwater te kijken -> daar moet een hoog verbruik staat (veel hoger dan daadwerkelijk via de slimme meter is geregistreerd) Het verbruik van de BUH wordt namelijk niet gemeten maar berekend obv de tijd dat deze wordt aangestuurd.
WP Daikin Altherma 3 / Thuisbatterij Marstek Venus 5,12 / EV Tesla / 54 zonnepanelen / Van Moof S3 / HomeWizard / Worx robotmaaier
Dat snap ik, maar waarom doet de veel oudere altherma2 lt het dan zonder problemen? Ook andere merken van vergelijkbare systemen hebben deze limiet niet. Designfout in de altherma3 die ze met deze beperking oplossen? Als Ik naar de drukken kijk bij 25 graden buiten zijn die niet schokkend anders in vergelijk met 18 graden?danny.s schreef op vrijdag 2 mei 2025 @ 07:17:
[...]
Het voelt knap irritant, maar het is gewoon een beveiliging voor de compressor.
Renault Scenic E-Tech EV - PV-Output - 48kWh LiFePo4 op 15kVa Victron systeem
Of Daikin heeft het getest en gezien dat juist die omstandigheden voor bovenmatige slijtage zorgen en kiest voor 5 jaar (ik vul maar iets in) extra levensduur t.o.v. die andere fabrikanten. Of het systeem is er een paar honderd euro goedkoper door. Wie zal het zeggen… Het een design fout noemen gaat te ver, met de info die wij hebben. Ik noem het een design keuze.Japie.G schreef op zaterdag 3 mei 2025 @ 06:33:
[...]
Dat snap ik, maar waarom doet de veel oudere altherma2 lt het dan zonder problemen? Ook andere merken van vergelijkbare systemen hebben deze limiet niet. Designfout in de altherma3 die ze met deze beperking oplossen? Als Ik naar de drukken kijk bij 25 graden buiten zijn die niet schokkend anders in vergelijk met 18 graden?
Je verdere ideeën; je klaagt dat je een tweaker moet zijn om de WP goed in te stellen, en je voorstel is om nog ingewikkeldere opties toe te voegen met allerlei fuzzy logic die wellicht ook (net) niet doen wat je hoopt. Probeer het dán nog maar eens te begrijpen.
Het doel van Daikin is niet het meest zuinige systeem maken dat wij (en zij heus ook wel, als ze zouden willen) kunnen verzinnen. Andere punten zijn aanschafprijs, onderhoudskosten, storingsgevoeligheid en levensduur (hardware én software), samenwerking met installateurs. Als deze worden afgewogen tegen minimale verbeteringen in verbruik (want dat zijn het indien correct geïnstalleerd door de installateur) dan is optimaal verbruik ondergeschikt.
[ Voor 6% gewijzigd door Patrick4 op 03-05-2025 07:30 ]
Ik schreef hier recent twee artikelen over, dus, voor de geïnteresseerden:
- https://blog.netk.nl/2025/daikin-altherma-3-local-control/
- https://blog.netk.nl/2025/esphome-modbus-thermostat/
Veel leesplezier. Laat even weten als je dit heeft geholpen, of als je suggesties hebt voor verbeteringen.
Je verwart me met iemand anders denk ik? Ik ben al sinds 2017 volle bak aan het tweaken met warmtepompen en vind dat juist t mooiste dat er is 🤪. Hoor je mij niet over klagen.Patrick4 schreef op zaterdag 3 mei 2025 @ 07:24:
[...]
Je verdere ideeën; je klaagt dat je een tweaker moet zijn om de WP goed in te stellen, en je voorstel is om nog ingewikkeldere opties toe te voegen met allerlei fuzzy logic die wellicht ook (net) niet doen wat je hoopt. Probeer het dán nog maar eens te begrijpen.
Maar dit regelgedrag, evenals het defrost algoritme van Daikin is gewoon een erg zwak punt bij dit merk. Kun je lang er kort over praten, maar dat had beter gekund. En dat snappen ze zelf ook, gezien dit allemaal (op papier vooralsnog) verleden tijd is bij de Altherma4 😉
Renault Scenic E-Tech EV - PV-Output - 48kWh LiFePo4 op 15kVa Victron systeem
Toen het vroor merkte ik dat de cv ketel niet ingeschakeld werd onder de ingestelde buitentemperatuur.
Toen de settings nagekeken en het bleek dat bivalent modus uit stond...
De warmtepomp kon het prima aan en ik heb de stooklijn een stuk vlakker kunnen maken. Een prima testcase dus voor full electric.
Maar nu mijn vraag... De BUH is niet aangesloten, want dat wordt door de cv ketel verzorgd aldus de installateur.
Maar hoe wordt dan een defrost gedaan als bivalent uit staat?
Wordt deze warmte dan helemaal uit het verwarmingscircuit onttrokken?
Er zit een klein buffervat in de retourleiding.
Kan je die specs delen van de Altherma 4?Japie.G schreef op zaterdag 3 mei 2025 @ 20:05:
[...]
Je verwart me met iemand anders denk ik? Ik ben al sinds 2017 volle bak aan het tweaken met warmtepompen en vind dat juist t mooiste dat er is 🤪. Hoor je mij niet over klagen.
Maar dit regelgedrag, evenals het defrost algoritme van Daikin is gewoon een erg zwak punt bij dit merk. Kun je lang er kort over praten, maar dat had beter gekund. En dat snappen ze zelf ook, gezien dit allemaal (op papier vooralsnog) verleden tijd is bij de Altherma4 😉
Renault Scenic E-Tech EV - PV-Output - 48kWh LiFePo4 op 15kVa Victron systeem
iichel schreef op maandag 27 januari 2025 @ 12:28:
Ik heb het zelf geinstalleerd en de klep nieuw gekocht in juni 2024. Ik heb de webshop een vraag gestuurd of het vervangen kan worden onder garantie.
Senaxx schreef op maandag 27 januari 2025 @ 12:12:
Hier lekt onze ESBE driewegklep ook nog steeds [..], toen hebben ze in november eerst de motor alleen vervangen maar dat hielp niet. Nu is de ESBE motor niet op voorraad en moeten ze naar een alternatief kijken.
KikkerMario schreef op donderdag 21 november 2024 @ 20:03:
Er zijn heel wat lekkende driewegkleppen langsgekomen in dit topic. Ik vraag me af of dat bij mij ook het geval is.
Hier is vorige week een nieuwe EKHWS200D3V3 boiler met de ESBE (ARA655) driewegklep geinstalleerd, en de driewegklep blijkt hier ook te lekken, en niet zo'n beetje ook (erger dan in het youtube filmpje).Arjanvdzwaag schreef op zaterdag 6 april 2024 @ 12:52:
Ik zag de temperatuur van het vat voor mijn gevoel sneller afkoelen as voorheen. Dus dat moet ik even goed in de gaten houden.
Dit ontdekte ik omdat de thermosifon in de CV-aanvoerleiding naar de boiler "extreem goed" werkte: op 3cm afstand van de boiler is de leiding koud, maar de thermosifon in de CV-retourleiding van de boiler werkte extreem slecht - want hier loopt het opgewarmde CV water weg. En omdat de boiler sneller afkoelde (2x zo snel) wanneer de verwarming aanstaat. Het loshalen van de boiler-aanvoerleiding bevestigde dit: in de verwarmingsstand lekt de driewegklep naar de boiler, maar omgekeerd ook: in de DHW-stand lekt de driewegklep naar de verwarming.
Volgens mij komt dit door een fase-fout in de motor-as. Als de motor naar de verwarmingsstand draait, is er een moment dat hij niet lekt naar de boiler, maar dan draait hij nog nets iets verder - te ver - door. En als de motor naar de DHW-stand terugdraait, draait hij net niet ver genoeg door. Ik heb configuratie "E2" uit de handleiding, maar ik neem aan dat dit ook voor de andere configuraties geldt.
Dit betekent niet alleen dat je in de winter het huis deels aan het verwarmen bent vanuit de (dure) boilerwarmte, maar ook dat je in de zomer warmte lekt naar je huis bij iedere SWW run.
Ben benieuwd of/hoe het bij jullie opgelost is?
Lekkage (vanuit afgiftesysteem naar DHW, de WP-aanvoer is in deze situatie afgesloten om lekkage afgifte-DHW te laten zien):
[ Voor 5% gewijzigd door arnoldniessen op 05-05-2025 21:24 ]
Daikin 2x8kW EBLA08E3V3+EHYHBX08AAV3+EKHWS200D3V3 - P1P2MQTT bridge - HA - USBtin - Zehnder Q600 / gasloos
7H-06: Probleem met het waterdebiet tijdens koeling/ontdooiing
/f/image/O34QgwicvJOPGFXwVZ0w8L2R.png?f=fotoalbum_large)
De pomp jaagt rustig 35L/min door mijn open verdeler met 12 volledig open groepen.
Maar bij een defrost is het ineens een probleem? DHW kent wel wat restricties, maar die klep beweegt niet, dus wat zou dit kunnen verklaren?
Heel apart! Zou je het stuk 3:40-3:50 nog kunnen uitvergroten en de circulation_pump er aan toe kunnen voegen? Ik vind het vreemd dat de circ.pomp nog voordat de compressor uitgaat even naar ca 14L/min terugzakt, maar wel constant draait dan.Timple schreef op maandag 5 mei 2025 @ 21:09:
DHW kent wel wat restricties, maar die klep beweegt niet, dus wat zou dit kunnen verklaren?
Daikin 2x8kW EBLA08E3V3+EHYHBX08AAV3+EKHWS200D3V3 - P1P2MQTT bridge - HA - USBtin - Zehnder Q600 / gasloos
• Klemmen X2M: 30 en 35
Deze klemmen zijn bedoeld voor het aansluiten van een externe buitentemperatuursensor.
Let op: De exacte klemmen kunnen variëren afhankelijk van het specifieke model en de configuratie van je unit. Raadpleeg daarom altijd de installatiehandleiding van jouw specifieke model om de juiste aansluitklemmen te bevestigen.
🌡️ Aanbevolen sensor
Daikin adviseert het gebruik van de EKRSCA1 sensor voor een nauwkeurige meting van de buitentemperatuur. 
⚙️ Configuratie in het installatiemenu
Na het fysiek aansluiten van de sensor, moet je de unit configureren om de externe sensor te gebruiken:
1. Ga naar het installatiemenu op de gebruikersinterface.
2. Navigeer naar [C-08] Externe sensor. 
3. Stel de waarde in op 1 (Buitensensor) om aan te geven dat een externe buitentemperatuursensor is geïnstalleerd.
4. Bevestig de instellingen en verlaat het menu.
Uiteindelijk is de EKRSCA1 een doodordinaire NTC 20K sensor die slechts enkele eurotjes kost...... Duurbetaald voor zo'n sensor......Technician- schreef op dinsdag 6 mei 2025 @ 14:08:
Voor het aansluiten van een externe buitensensor op de Daikin Altherma 3M 6 kW monobloc, gebruik je doorgaans de volgende aansluitklemmen:
• Klemmen X2M: 30 en 35
Deze klemmen zijn bedoeld voor het aansluiten van een externe buitentemperatuursensor.
Let op: De exacte klemmen kunnen variëren afhankelijk van het specifieke model en de configuratie van je unit. Raadpleeg daarom altijd de installatiehandleiding van jouw specifieke model om de juiste aansluitklemmen te bevestigen.
🌡️ Aanbevolen sensor
Daikin adviseert het gebruik van de EKRSCA1 sensor voor een nauwkeurige meting van de buitentemperatuur. 
⚙️ Configuratie in het installatiemenu
Na het fysiek aansluiten van de sensor, moet je de unit configureren om de externe sensor te gebruiken:
1. Ga naar het installatiemenu op de gebruikersinterface.
2. Navigeer naar [C-08] Externe sensor. 
3. Stel de waarde in op 1 (Buitensensor) om aan te geven dat een externe buitentemperatuursensor is geïnstalleerd.
4. Bevestig de instellingen en verlaat het menu.
Dat geldt toch voor elke buitensensor, van Panasonic, Vaillant, Siemens, Priva, Mitsubishi, Kieback en Peter, enz enz?benthouse schreef op dinsdag 6 mei 2025 @ 16:35:
[...]
Uiteindelijk is de EKRSCA1 een doodordinaire NTC 20K sensor die slechts enkele eurotjes kost...... Duurbetaald voor zo'n sensor......
Bij overschot aan zonne-energie wordt het water in de WP en in het boilervat verwarmd tot comfort temperatuur (52 graden). Na bereiken van de temperatuur staat het boilervat in serie met de WP: koud water in het boilervat, daarna door naar de WP en uiteindelijk naar de warmwateraansluitingen.
Hoewel ik alle materialen bij elkaar heb gesprokkeld haal ik het er financieel gezien waarschijnlijk nooit uit.... maar man wat is het leuk als iets werkt!
Daikin EHVH08S23EJ9W binnen, ERGA08EAV3H7 buiten | Alfen Eve Single Pro-Line 3-fase | HassIO | DJI Mini 2 | Paard | MK3 ST | fixt keukenapparatuur en WaDro | HT-A2 | gasloos | RF900R | KLR650
Here you go:arnoldniessen schreef op maandag 5 mei 2025 @ 22:21:
[...]
Heel apart! Zou je het stuk 3:40-3:50 nog kunnen uitvergroten en de circulation_pump er aan toe kunnen voegen? Ik vind het vreemd dat de circ.pomp nog voordat de compressor uitgaat even naar ca 14L/min terugzakt, maar wel constant draait dan.
/f/image/9Fgsq1BJ3wJ6k75No1QUScQ0.png?f=fotoalbum_large)
Mijn maximale flow door de DHW is nu (helaas) 13.8L. Dit zie ik door het ontluchtingsprogramma op hoog te zetten. Het lijkt me teveel toeval dat dit hier ook aan de hand is. Lijkt er op dat het water toch het DHW circuit volgt.
Heel apart - want waarom zou de driewegklep omgaan op 3:43:25 (want met die dip lijkt het toch het omgaan van de klep)? Kun je die klepstand zien in jouw systeem (of evt het (230V) stuursignaal zelf), is er bij die spiraal-wisseling iets aan veranderd?Timple schreef op dinsdag 6 mei 2025 @ 20:18:
Mijn maximale flow door de DHW is nu (helaas) 13.8L. Dit zie ik door het ontluchtingsprogramma op hoog te zetten. Het lijkt me teveel toeval dat dit hier ook aan de hand is. Lijkt er op dat het water toch het DHW circuit volgt.
Zou de klep ook een rol kunnen spelen bij het haperen van het opwarmen waar je het ook over had?
[ Voor 7% gewijzigd door arnoldniessen op 06-05-2025 20:41 ]
Daikin 2x8kW EBLA08E3V3+EHYHBX08AAV3+EKHWS200D3V3 - P1P2MQTT bridge - HA - USBtin - Zehnder Q600 / gasloos
SWW schema/programma is hier in de winter veelal anders dan nu in de zomers. Sterker nog, nu rond lunch boven 25 graden buiten, is het ook weer anders...assje schreef op vrijdag 2 mei 2025 @ 13:09:
[...]
Ik zou wat intelligentie verwachten. Denk bijvoorbeeld aan een lijst die je kunt doorlopen:Dan moet dat ding toch zelf wel kunnen bedenken wat handig is afhankelijk van seizoen etc. Ik zou nog een stap verder gaan en de warmtepomp ook zelf uit laten zoeken wat de optimale SWW temperatuur setpoint is. Weer de volgende stap is dat de warmtepomp toch ook wel zelf een optimale stooklijn moet kunnen bepalen?
- Wil je rekening houden met zonnepanelen ja/nee
- priorieit comfort of efficientie (1-3)
- SWW gebruik focus ochtend/middag/avond/weekend
- Legionella ja/nee/beperkt
Maar, ik hou voornamelijk rekening met de uurprijzen ivm dynamisch. Ik doe als het ECHT goedkoop is, met de lunch vaak het comfort (52 graden) punt pakken rond 13-14h als het goedkoop is, ook al doet ie dan zowat alles op de BUH, dat maakt dan niet uit. Zeker niet met negatief (komt maar een paar uur per jaar voor tot nu toe trouwens).
Echter als er minder lage tarieven zijn (of minder dynamiek op de dag), dan pak ik eigenlijk altijd optie2 voor mij: naar eco (41 graden) en dan 1x rond de nacht, 3h of 4h, en dan lunch rond 13h of 14h. Zo is er altijd genoeg warm water beschikbaar (gezin met 2 kids, dus, er moet altijd ff gedouched kunnen worden)
Maar ja, een (lerende) AI sturing hierin zou weer schelen. Nu we het erover hebben..., de prijzen zijn er al een tijdje, ik check nu maar even het SWW programma weer voor morgen, was ik vergeten
[ Voor 12% gewijzigd door PCJR op 06-05-2025 21:01 ]
|| Solar 7.4kwp oostwest + 850wp zuid + Deye 12K-SG04LP3-EU + 50kWh LiFePo4 || EHVX08S23EJ9W + ERGA06EAV3H ||
Misschien juist vanwege de defrost? Dat ie deze liever uit de DHW pakt dan uit het hoofd circuit? Deze staat ingesteld op vloerverwarming mocht dat iets uitmaken.arnoldniessen schreef op dinsdag 6 mei 2025 @ 20:40:
Heel apart - want waarom zou de driewegklep omgaan op 3:43:25?
Nope, helaas niet. Of ik moet precies deze error vangen en er met een multimeter naast staan.arnoldniessen schreef op dinsdag 6 mei 2025 @ 20:40:
Kun je die klepstand zien in jouw systeem (of evt het (230V) stuursignaal zelf)
Helemaal niets, alleen aansluitingen op het vat aangepast, niet aan de driewegklep of iets anders gekomen.arnoldniessen schreef op dinsdag 6 mei 2025 @ 20:40:
is er bij die spiraal-wisseling iets aan veranderd?
Ik vermoed dat dit een losstaand issue is. Zojuist had ik na een herstart ook dat hij het belangrijker vond om de ruimte 0,3 graden te verwarmen dan de DHW tank die 30 graden heter moest...arnoldniessen schreef op dinsdag 6 mei 2025 @ 20:40:
Zou de klep ook een rol kunnen spelen bij het haperen van het opwarmen waar je het ook over had?
Dat ziet er dan zo uit:
/f/image/HdT80ovlubRdUiCnI7rcc05e.png?f=fotoalbum_large)
Om 18:13 heb ik een reset gedaan op de 'binnenunit'. Vervolgens een powercycle om 18:36.
Nog steeds koud water, dus om 19:12 heb ik de ruimteverwarming maar uitgezet. Meteen begon het tapwater op te warmen.
Prioriteit staat op DHW.
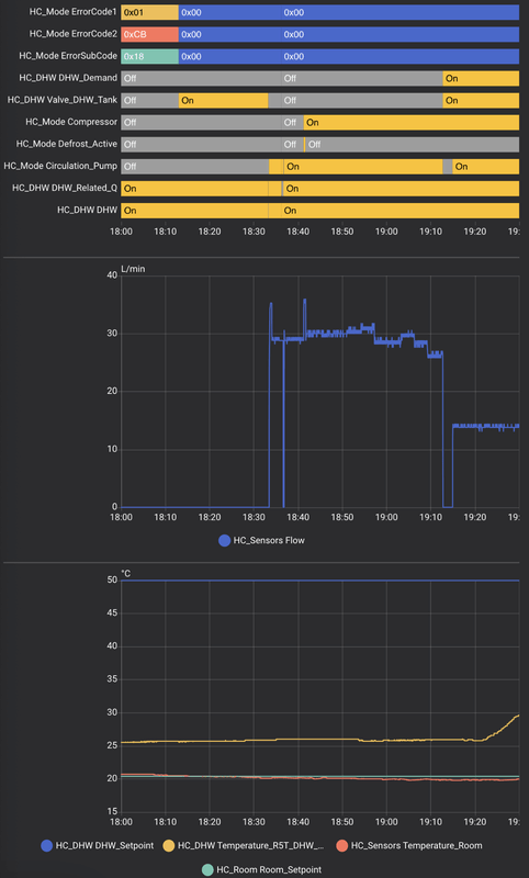
Moet zeggen dat ik er weinig van snap. En zie ik ook een veel te korte defrost om 18:42, met deze buitentemperaturen? Klopt die defrost-sensor anders wel? Kan natuurlijk zijn dat jouw model de bits anders codeert dan andere systemen, al suggereert de hoge flow wel dat er een defrost wordt overwogen.Timple schreef op dinsdag 6 mei 2025 @ 21:14:
Ik vermoed dat dit een losstaand issue is. Zojuist had ik na een herstart ook dat hij het belangrijker vond om de ruimte 0,3 graden te verwarmen dan de DHW tank die 30 graden heter moest...
Nog steeds koud water, dus om 19:12 heb ik de ruimteverwarming maar uitgezet. Meteen begon het tapwater op te warmen.
Prioriteit staat op DHW.
[ Voor 4% gewijzigd door arnoldniessen op 06-05-2025 22:06 ]
Daikin 2x8kW EBLA08E3V3+EHYHBX08AAV3+EKHWS200D3V3 - P1P2MQTT bridge - HA - USBtin - Zehnder Q600 / gasloos
Heel erg nuttig. Ik zie dat je met de Daikin Home Hub ook het maximum vermogen kan sturen. Heb je daar al ervaring mee? Ik woon in België en zou deze parameter willen gebruiken om het afgenomen vermogen op bepaalde tijdstippen te beperken. Dit omwille van het capaciteitstarief dat we in België kennen waarbij uw energiefactuur voor een groot stuk wordt bepaald door het hoogste piekverbruik gedurende een kwartier.Wizzkid007 schreef op zaterdag 3 mei 2025 @ 12:58:
In mijn zoektocht om alles lokaal aan te sturen, heb ik een tijdje geleden ook mijn warmtepomp aansturing aangepakt. Ik gebruik nu de Home Hub van Daikin om met ESPHome de warmtepomp te kunnen aansturen. Zodanig dat ik de meegeleverde thermostaat nu niet meer gebruik en zelf nieuwe features kan implementeren. Mede dankzij wat hulp uit dit topic is mij dit gelukt.
Ik schreef hier recent twee artikelen over, dus, voor de geïnteresseerden:
- https://blog.netk.nl/2025/daikin-altherma-3-local-control/
- https://blog.netk.nl/2025/esphome-modbus-thermostat/
Veel leesplezier. Laat even weten als je dit heeft geholpen, of als je suggesties hebt voor verbeteringen.
Voor ons huis (hoekhuis, 140m2, energielabel B, geen vloerverwarming) ben ik aan het zoeken naar de beste Daikin oplossing om van het gas af te gaan.
Ons huis is goed geïsoleerd, maar wordt naar verloop van tijd in de zomer vrij warm en moet dan gekoeld worden.
De installateur geeft aan dat koelen met een warmtepomp niet de meest geschikte oplossing is en stelt voor airco’s op te hangen voor de verwarming en koeling icm een warmtepomp boiler voor het tapwater.
Wat is jullie visie hierop? Is koelen met een warmtepomp zonder vloerverwarming überhaupt mogelijk?
3x Victron MP2-5000 | 32 kWh thuisaccu | 7.230 Wp Zonnepanelen | Gasloos | WP Boiler | Lucht-Lucht WP
Punt met radiatoren is dat het water bovenin wordt ingebracht en onderaan de radiator wordt afgevoerd. Koud water zakt onder warmer water, dus bij koeling zakt het water direct naar beneden naar de uitgang. Je gebruikt zeker driekwart van je radiator niet. Dus het koelvermogen met radiatoren is erg laag.SHIFTER [NL] schreef op vrijdag 9 mei 2025 @ 09:01:
Na heel veel gelezen en gezocht te hebben kom ik nog niet op een heel duidelijk antwoord. Hopelijk kan iemand hier dat beantwoorden.
Voor ons huis (hoekhuis, 140m2, energielabel B, geen vloerverwarming) ben ik aan het zoeken naar de beste Daikin oplossing om van het gas af te gaan.
Ons huis is goed geïsoleerd, maar wordt naar verloop van tijd in de zomer vrij warm en moet dan gekoeld worden.
De installateur geeft aan dat koelen met een warmtepomp niet de meest geschikte oplossing is en stelt voor airco’s op te hangen voor de verwarming en koeling icm een warmtepomp boiler voor het tapwater.
Wat is jullie visie hierop? Is koelen met een warmtepomp zonder vloerverwarming überhaupt mogelijk?
Daarnaast moet je de thermosstaatknoppen helemaal openzetten, anders is er uberhaupt geen flow
Tenzij je de aanvoer en retour kan omdraaien bij koudelevering. Het is wel eens door mijn hoofd geschoten om een gelijkrichterschakeling toe te voegen (vier kleppen in een cirkel met twee in- en uit-gangen). Dan kun je de flowrichting omdraaien. Of dat goed werkt geen idee
Dat gezegd hebbende lijkt het me eenvoudiger om boven een airco op te hangen en daarmee te koelen, dat gaat vloter.
Zo zit het hier.
Al komt er een keer vloerverwarming beneden.
Hier intern boilervat. Is opgelost door de installateur door vervanging van de klep. Sindsdien zie ik geen afkoeling meer plaatsvinden van het vat bij verwarmen van het huis.arnoldniessen schreef op maandag 5 mei 2025 @ 20:16:
[...]
[...]
[...]
[...]
Hier is vorige week een nieuwe EKHWS200D3V3 boiler met de ESBE (ARA655) driewegklep geinstalleerd, en de driewegklep blijkt hier ook te lekken, en niet zo'n beetje ook (erger dan in het youtube filmpje).
Dit ontdekte ik omdat de thermosifon in de CV-aanvoerleiding naar de boiler "extreem goed" werkte: op 3cm afstand van de boiler is de leiding koud, maar de thermosifon in de CV-retourleiding van de boiler werkte extreem slecht - want hier loopt het opgewarmde CV water weg. En omdat de boiler sneller afkoelde (2x zo snel) wanneer de verwarming aanstaat. Het loshalen van de boiler-aanvoerleiding bevestigde dit: in de verwarmingsstand lekt de driewegklep naar de boiler, maar omgekeerd ook: in de DHW-stand lekt de driewegklep naar de verwarming.
Volgens mij komt dit door een fase-fout in de motor-as. Als de motor naar de verwarmingsstand draait, is er een moment dat hij niet lekt naar de boiler, maar dan draait hij nog nets iets verder - te ver - door. En als de motor naar de DHW-stand terugdraait, draait hij net niet ver genoeg door. Ik heb configuratie "E2" uit de handleiding, maar ik neem aan dat dit ook voor de andere configuraties geldt.
Dit betekent niet alleen dat je in de winter het huis deels aan het verwarmen bent vanuit de (dure) boilerwarmte, maar ook dat je in de zomer warmte lekt naar je huis bij iedere SWW run.
Ben benieuwd of/hoe het bij jullie opgelost is?
Lekkage (vanuit afgiftesysteem naar DHW, de WP-aanvoer is in deze situatie afgesloten om lekkage afgifte-DHW te laten zien):
[Afbeelding]
Ik schat in dat je niet onder de indruk gaat zijn van het effect van koeling van een warmtepomp in combinatie met radiatoren. Ik heb zelf koeling met vloerverwarming en vind het effect al niet echt denderend. Persoonlijk zou ik voor L/L gaan als het je om goede koeling te doen is. En uiteraard goed uitrekenen hoeveel vermogen je daarbij nodig hebt. Wellicht kan je in de winter verwarmen en in de zomer koelen met je L/L unit, dat verlaagt je gasrekening mogelijk ook nog in de koude maanden.SHIFTER [NL] schreef op vrijdag 9 mei 2025 @ 09:01:
Na heel veel gelezen en gezocht te hebben kom ik nog niet op een heel duidelijk antwoord. Hopelijk kan iemand hier dat beantwoorden.
Voor ons huis (hoekhuis, 140m2, energielabel B, geen vloerverwarming) ben ik aan het zoeken naar de beste Daikin oplossing om van het gas af te gaan.
Ons huis is goed geïsoleerd, maar wordt naar verloop van tijd in de zomer vrij warm en moet dan gekoeld worden.
De installateur geeft aan dat koelen met een warmtepomp niet de meest geschikte oplossing is en stelt voor airco’s op te hangen voor de verwarming en koeling icm een warmtepomp boiler voor het tapwater.
Wat is jullie visie hierop? Is koelen met een warmtepomp zonder vloerverwarming überhaupt mogelijk?
Om te verwarmen is een ander verhaal en ik denk een veel relevantere vraag, ik heb ook een huis met L/L verwarming gehad, dat beviel mij prima, maar het moet je wel bevallen en bij je passen. Het heeft namelijk ook nadelen in de vorm van ventilatorgeluid, luchtstroming, defrosts, etc.
Je zou kunnen beginnen met L/L's en de WP-boiler te laten plaatsen maar de radiatoren nog even laten zitten. Mocht het dan toch niet bevallen in de winter dan kan je nog een kleine monoblock-WP toevoegen en op de radiatoren aansluiten.
Als je gedetailleerder advies wilt misschien toch even een eigen topic openen?
All-electric.
75kWh Tesla Powerwall, 5.5kWp Solar met Enphase IQ7A, Daikin WP EHBH08EFW+ERGA06EAV3H, Daikin Airco 2MXM40N2V1B9+CTXM15R2V1B+FDXM25F3V1B, Ariston Nuos Evo WPB, Tesla M3P, Zappi 2.1, Woning 1932 A++
Excuus voor de oude koe, maar de 89-05 melding hier nu ook aan de hand. Een reboot verhelpt het, maar komt af en toe toch terug. Voorkomt lijkt ook wel een goede vloerkoeling. Blijft eigenlijk al dagen warm hier, terwijl dat andere jaren beter leek te werken.warhamstr schreef op vrijdag 16 juni 2023 @ 13:51:
[...]
Ook gehad, kwam omdat de zoneregeling m'n VVW dicht hield. koud water over de bypass en direct retour.
Wat bedoel je met bypass? waar moet ik dan aan denken?
Een beetje. Ik kan handmatig zowel een buffer energie limiet instellen als een algemeen limiet. Met het algemene limiet knijp je 'm dus feitelijk af terwijl er warmtevraag is. Geen idee bijvoorbeeld hoe goed dat werkt als de tank verwarmt wordt en je het limiet erg laag instelt. Mogelijk slaat hij dan af.MrN86 schreef op donderdag 8 mei 2025 @ 07:54:
[...]
Heel erg nuttig. Ik zie dat je met de Daikin Home Hub ook het maximum vermogen kan sturen. Heb je daar al ervaring mee? Ik woon in België en zou deze parameter willen gebruiken om het afgenomen vermogen op bepaalde tijdstippen te beperken. Dit omwille van het capaciteitstarief dat we in België kennen waarbij uw energiefactuur voor een groot stuk wordt bepaald door het hoogste piekverbruik gedurende een kwartier.
Het buffer limiet wordt dus alleen gebruikt wanneer je 'm vertelt te gaan bufferen. Wat dan gebufferd wordt is afhankelijk van de instelling op het apparaat.
Wat betreft onder het limiet blijven: dat is best ruw. De compressor is lang niet zo goed te sturen als een thuisaccu. Dus als je 'm 1500 ruimte geeft, kan hij best terugzakken naar 1000w. Ook is de backup heater een simpele weerstand met een relais die 2000w ruwweg trekt. Daar is dus niets aan te sturen behalve aan/uit.
De Home Hub documenteert trouwens in uitgebreid detail hoe hun eigen algoritme werkt wat beteeft wanneer hij pas inschakelt, wanneer de backup heater aan te spreken, etc.
Zie https://www.daikin.eu/con...e_4PNL744838-1D_Dutch.pdf pagina 24 voor een grafiek en de twee pagina's er na voor uitleg
PV: Growatt MOD5000TL3-XH + 5720wp, WPB: Atlantic Explorer v4 270LC, L/L: MHI SCM 125ZM-S + SRK 50ZS-W + 2x SRK 25ZS-W + SRK 20ZS-W Modbus kWh meter nodig?
Nu is hij vandaag om 14:00 weer begonnen met opwarmen, maar de temperatuur blijkt 45,8 graden te zijn om 14:00 vandaag.
Dat is dus bijna 10 graden verlies in 24 uur (er is niet gedouched enz). Dat is best veel? Zeker gezien de temperaturen ook weer wat hoger zijn, er zijn zeker dagen in de winter geweest waar we minder stilstand verlies hadden.
Kan dit te maken hebben met de locatie van de temperatuur sensor? Waar kan ik checken of deze nog vast zit en nog op zijn plaats zit?
En waar zou het nog meer mee te maken kunnen hebben?
(Atlantic explorer v4)
PV: Growatt MOD5000TL3-XH + 5720wp, WPB: Atlantic Explorer v4 270LC, L/L: MHI SCM 125ZM-S + SRK 50ZS-W + 2x SRK 25ZS-W + SRK 20ZS-W Modbus kWh meter nodig?
Met beide een eigen buitenunit.RonJ schreef op vrijdag 9 mei 2025 @ 13:28:
Hier Daikin L/W + L/L, beide kunnen koelen maar hiervoor is L/L c.q. airco veruit superieur, ook met vloerverwarming.
Gaat vast niet lukken maar zou het mogelijk zijn om de buitenunit van L/W warmtepomp te gebruiken voor L/L airco? Met een driewegklep in het leidingwerk van het koelmiddel oid
II Daikin EHBX08EF9W en ERGA08EV II Enphase IQ8HC 5kWp PV zuid-west II Honda S2000 II BMW 330e G21
Fysiek mogelijk wel maar qua aansturing zal het wel een probleem worden. De koudeleidingen aan elkaar knopen lijkt me nog de minste zorg. De buitenunit krijgt zijn aansturing van je WP thermostaat of de airco binnenunit. Wie gaat hier winnen? en hoe zorg je dat de 3-weg klep beide aanstuurders herkent? Mogelijk dat je met HA de beide thermostaat signalen kan 'vangen' en dat HA de enige is die de buitenunit aan gaat sturen maar dat lijkt me wel een projectje!Mathy M schreef op maandag 12 mei 2025 @ 16:24:
[...]
Met beide een eigen buitenunit.
Gaat vast niet lukken maar zou het mogelijk zijn om de buitenunit van L/W warmtepomp te gebruiken voor L/L airco? Met een driewegklep in het leidingwerk van het koelmiddel oid
Is er een probleem om 2 buitenunits te hebben? Er zijn in elk geval bij de airco's dubbelhoge buitenunits mogelijk dat die 2 aanstuurders ondersteunen. Geen ervaring mee.
75kWh Tesla Powerwall, 5.5kWp Solar met Enphase IQ7A, Daikin WP EHBH08EFW+ERGA06EAV3H, Daikin Airco 2MXM40N2V1B9+CTXM15R2V1B+FDXM25F3V1B, Ariston Nuos Evo WPB, Tesla M3P, Zappi 2.1, Woning 1932 A++
Volgens Daikin is dit een ondersteunde configuratie. Ik denk alleen dat de meeste installateurs niet zo happig zijn op een niet-standaard oplossing.Mathy M schreef op maandag 12 mei 2025 @ 16:24:
[...]
Met beide een eigen buitenunit.
Gaat vast niet lukken maar zou het mogelijk zijn om de buitenunit van L/W warmtepomp te gebruiken voor L/L airco? Met een driewegklep in het leidingwerk van het koelmiddel oid
[ Voor 5% gewijzigd door Patrick4 op 12-05-2025 18:56 ]
Dat is verwarming op L/L met sanitair warm water. Multi+ kan niet gebruikt worden voor te verwarmen met lucht/water zover ik weet.Patrick4 schreef op maandag 12 mei 2025 @ 18:48:
[...]
Volgens Daikin is dit een ondersteunde configuratie. Ik denk alleen dat de meeste installateurs niet zo happig zijn op een niet-standaard oplossing. [Afbeelding]
Vermogen tekort. Een half uurtje onderbreken voor een warmwater-run kan nog wel, maar een L/W binnenunit zal continu veel vermogen willen.Patrick4 schreef op maandag 12 mei 2025 @ 19:38:
Oeps. Maar wat zou daar dan weer de reden van zijn. Warm tapwater kan wel maar warm CV water..?
All-electric.
Nee, niet dat ik weet. Je kan wel een fancoil met geïsoleerd leidingwerk en een condensafvoer gebruiken icm een L/W warmtepomp. Dat komt aardig in de buurt.Mathy M schreef op maandag 12 mei 2025 @ 16:24:
[...]
Met beide een eigen buitenunit.
Gaat vast niet lukken maar zou het mogelijk zijn om de buitenunit van L/W warmtepomp te gebruiken voor L/L airco? Met een driewegklep in het leidingwerk van het koelmiddel oid
All-electric.
De warmtepomp verbruikt in standbymodus ongeveer 15 watt. Ik zie dat er heel af en toe piekjes dus het regelsysteem doet dan wel iets.
Zou ik mijn systeem voor langere tijd helemaal uit kunnen schakelen door de stroom eraf te halen of gebeuren er dan ongewenste dingen in mijn systeem anders dan geen warmte/koude opwek?
Ik heb meermaals verhalen gelezen over vastzittende onderdelen. Voor mij weeg het geringe (edoch aanwezige en onnodige) stroomverbruik op tegen de risico's van defecten (net wanneer je het weer nodig hebt - en de bijkomende kosten).Riesjard schreef op woensdag 14 mei 2025 @ 10:03:
Mijn boilervat is voorzien van 2 spiralen. 1 aangesloten op de warmtepomp, de ander op een zonnecollector op het dakt. Deze werkt vanaf mei zo goed met voldoende zon dat ik de warmtepomp niet meer nodig heb om het boilervat op te warmen.
De warmtepomp verbruikt in standbymodus ongeveer 15 watt. Ik zie dat er heel af en toe piekjes dus het regelsysteem doet dan wel iets.
Zou ik mijn systeem voor langere tijd helemaal uit kunnen schakelen door de stroom eraf te halen of gebeuren er dan ongewenste dingen in mijn systeem anders dan geen warmte/koude opwek?
[Afbeelding]
Edit: Stel dat we vijf maanden 'm helemaal kunnen uitschakelen dan zit je met 15 watt op 54 kWh totaal. Dan heb ik het over net geen €11 per jaar. Daarvoor wil ik niet eens de ladder pakken om in sept/okt op de garage te klimmen om een klap te geven op een buitenunit, laat staan als het meer werk is dan dat (waarschijnlijk).
Is mij het risico gewoon niet waard.
[ Voor 14% gewijzigd door True op 14-05-2025 10:39 ]
VW ID.7 Tourer Pro S | 5670 Wp JA Solar - 14x405 33° op zuid | Twente
Het hogere piekje is waarschijnlijk het even inschakelen van de water pomp. En wat @True al zegt, dit precies het onderdeel wat doorgaans vastloopt als deze langere tijd uitstaat.Riesjard schreef op woensdag 14 mei 2025 @ 10:03:
Mijn boilervat is voorzien van 2 spiralen. 1 aangesloten op de warmtepomp, de ander op een zonnecollector op het dakt. Deze werkt vanaf mei zo goed met voldoende zon dat ik de warmtepomp niet meer nodig heb om het boilervat op te warmen.
De warmtepomp verbruikt in standbymodus ongeveer 15 watt. Ik zie dat er heel af en toe piekjes dus het regelsysteem doet dan wel iets.
Zou ik mijn systeem voor langere tijd helemaal uit kunnen schakelen door de stroom eraf te halen of gebeuren er dan ongewenste dingen in mijn systeem anders dan geen warmte/koude opwek?
[Afbeelding]
Dus wat @True al zegt, wil je voor die minieme besparing het risico lopen dat de WP na de zomer niet meer goed functioneert?
Zoals hierboven ook aangehaald: gewoon in bedrijf laten, dat kleine beetje verlies weegt niet op tegen mogelijke risico's. Met mijn vloerverwarmingspompen doe ik het anders (samen 100W): die gaan in de zomer iedere dag een kwartier aan.Riesjard schreef op woensdag 14 mei 2025 @ 10:03:
De warmtepomp verbruikt in standbymodus ongeveer 15 watt. Ik zie dat er heel af en toe piekjes dus het regelsysteem doet dan wel iets.
Zou ik mijn systeem voor langere tijd helemaal uit kunnen schakelen door de stroom eraf te halen of gebeuren er dan ongewenste dingen in mijn systeem anders dan geen warmte/koude opwek?
Deze zomer ga ik de overbodige pomp eruit slopen, dat scheelt dan 60W en een mogelijk faalpunt.
ERGA06EVH / EHVX08S23EJ6V / ESPaltherma
Bij ons is 2 jaar geleden de warmtepomp met vloer unit (met daarin het boiler vat) geplaatst op de begane grond.
Destijds hebben we ervoor gekozen het expansievat (van de CV installatie) op zolder te laten hangen onder het mom van, kan geen kwaad. En de installateur zei: dan heb je die op reserve als die intern defect zou raken.
Nu willen we de zolder aanpassen en hangt het ding toch wel in de weg.
Vraag:
- is het (interne) expansie vat echt voldoende?
- kunnen we deze evt ook verplaatsen naar de begane grond dichtbij de binnen unit van de warmtepomp?
Hieronder kan je zien dat de WP elke dag de circulatiepomp even aanslingert. ook ik heb een systeem met zonneboiler in de onderste spiraal en WP op de bovenste spiraal. Zonneboiler doet op dit moment alles; WP staat dus op stand-by mode.mawashigeri schreef op woensdag 14 mei 2025 @ 11:51:
[...]
Zoals hierboven ook aangehaald: gewoon in bedrijf laten, dat kleine beetje verlies weegt niet op tegen mogelijke risico's. Met mijn vloerverwarmingspompen doe ik het anders (samen 100W): die gaan in de zomer iedere dag een kwartier aan.
Deze zomer ga ik de overbodige pomp eruit slopen, dat scheelt dan 60W en een mogelijk faalpunt.
:strip_exif()/f/image/gVLWJTwuXYsbbWMB2aP6iCsY.jpg?f=fotoalbum_large)
Verbruik is alleen stand-by verbruik. Hieronder de gegevens voor vandaag en deze week:
[ Voor 17% gewijzigd door benthouse op 14-05-2025 12:59 ]
Hangt af van je totale watervolume en maximale hoogte die je moet bereiken; b.v. in de installer reference manual van mijn unit kan je eens zoeken naar 'expansion vessel' en 'Maximum water volume' om te zien hoe ze uitrekenen onder welke hoogteverschil & water volumes e.e.a. nog goed gaat.Arjanvdzwaag schreef op woensdag 14 mei 2025 @ 12:53:
Hallo,
Bij ons is 2 jaar geleden de warmtepomp met vloer unit (met daarin het boiler vat) geplaatst op de begane grond.
Destijds hebben we ervoor gekozen het expansievat (van de CV installatie) op zolder te laten hangen onder het mom van, kan geen kwaad. En de installateur zei: dan heb je die op reserve als die intern defect zou raken.
Nu willen we de zolder aanpassen en hangt het ding toch wel in de weg.
Vraag:
- is het (interne) expansie vat echt voldoende?
- kunnen we deze evt ook verplaatsen naar de begane grond dichtbij de binnen unit van de warmtepomp?
Bij mij hebben ze lompweg een extra vaatje van 18L erbij gezet zodat ze niet hoefden te rekenen - behalve op de factuur dan.
Bij een warmtepomp heb je wat meer speling dan de gas-CV denk ik, omdat je warmste water nog altijd ruim kouder is dan wat de CV maakte; het dynamisch bereik is bij mij ongeveer 25-40 graden.
ERGA06EVH / EHVX08S23EJ6V / ESPaltherma
Nu zie ik iets in de data dat ik niet helemaal begrijp. In de onderstaande afbeelding is de watertank temperatuur van de afgelopen twee dagen te zien. Beide dagen is er door 2 personen gedouched, mijn partner het rode pijltje en ik het groene. Ik douche 'natuurlijk' korter dan mijn partner maar gisteren zie ik een enorme afname in temperatuur tijdens mijn douchebeurt. Vandaag is het temperatuurverschil na twee douchebeurten minimaal. Is er iets mis met mijn temperatuur sensor of is er een andere verklaring? Voor de volledigheid, op 12 mei is het vat door de booster verwarmd naar 47 graden. Alle douchebeurten waren tussen de 5 en 10 minuten.MrFish schreef op donderdag 1 mei 2025 @ 16:52:
Tussen de 25°C en 35°C buitentemperatuur is de maximale SWW temperatuur 45°C (T HP max in bovenstaand figuur). De warmtepomp gaat pas verwarmen als de SWW temperatuur onder T HP max minus de marge [6-01] én minus de marge [6-00] komt: standaard 45 - 2 - 2 = 41°C.
De WP slaat af bij T HP max minus [6-01] tijdens het verwarmen en gaat dan verder op de BUH of BSH), oftewel standaard bij 45 - 2 = 43°C.
Ik heb dit soort temperatuurdalingen inmiddels vaker gezien maar ik begrijp niet zo goed wat er gebeurt.
De machine doe een meting (temperatuursensor hangt geloof ik op 1/3 van de bovenkant) en daarna een schatting voor het hele vat. Als de meting vrij dicht bij de vorige temperatuur zit dan is er weinig aan de hand, maar het kan best zijn dat bij de 2e daling de meting met onder een kritische delta gaat en de schatting daardoor ineens flink lager uitvalt.Jens85 schreef op woensdag 14 mei 2025 @ 16:28:
Inmiddels heb ik mijn warmtepomp een half jaartje draaien en ik ben blij met mijn keuze. Ik begin de machine steeds beter te begrijpen en met behulp van onderstaande quote heb ik gisteren weer wat verbeteringen doorgevoerd. Ik begreep niet waarom in sommige gevallen de booster heater het vat verwarmde maar dat heeft MrFish keurig uitgelegd.
[...]
Nu zie ik iets in de data dat ik niet helemaal begrijp. In de onderstaande afbeelding is de watertank temperatuur van de afgelopen twee dagen te zien. Beide dagen is er door 2 personen gedouched, mijn partner het rode pijltje en ik het groene. Ik douche 'natuurlijk' korter dan mijn partner maar gisteren zie ik een enorme afname in temperatuur tijdens mijn douchebeurt. Vandaag is het temperatuurverschil na twee douchebeurten minimaal. Is er iets mis met mijn temperatuur sensor of is er een andere verklaring? Voor de volledigheid, op 12 mei is het vat door de booster verwarmd naar 47 graden. Alle douchebeurten waren tussen de 5 en 10 minuten.
Ik heb dit soort temperatuurdalingen inmiddels vaker gezien maar ik begrijp niet zo goed wat er gebeurt.
[Afbeelding]
Kern van het verhaal: het is slechts een schatting en het water bovenin je buffervat is bijna zeker warmer. De schatting is er vooral op gemaakt op tijd een verwarmingssignaal te geven volgens de instellingen.
Mijn waarnemingen zijn dat de Daikin WP vrijwel geen 'geheugen' heeft, alle nieuwe metingen worden samen met de vorige metingen en berekeningen gebruikt om een nieuwe toestand te berekenen.
ERGA06EVH / EHVX08S23EJ6V / ESPaltherma
Bij de eerste heeft het koude water de sensor bereikt en bij de tweede nog niet. Net iets minder lang gedouched of het vat had net iets meer warm water. Volgens mij zijn hier hewoon veel variabelen.Jens85 schreef op woensdag 14 mei 2025 @ 16:28:
Inmiddels heb ik mijn warmtepomp een half jaartje draaien en ik ben blij met mijn keuze. Ik begin de machine steeds beter te begrijpen en met behulp van onderstaande quote heb ik gisteren weer wat verbeteringen doorgevoerd. Ik begreep niet waarom in sommige gevallen de booster heater het vat verwarmde maar dat heeft MrFish keurig uitgelegd.
[...]
Nu zie ik iets in de data dat ik niet helemaal begrijp. In de onderstaande afbeelding is de watertank temperatuur van de afgelopen twee dagen te zien. Beide dagen is er door 2 personen gedouched, mijn partner het rode pijltje en ik het groene. Ik douche 'natuurlijk' korter dan mijn partner maar gisteren zie ik een enorme afname in temperatuur tijdens mijn douchebeurt. Vandaag is het temperatuurverschil na twee douchebeurten minimaal. Is er iets mis met mijn temperatuur sensor of is er een andere verklaring? Voor de volledigheid, op 12 mei is het vat door de booster verwarmd naar 47 graden. Alle douchebeurten waren tussen de 5 en 10 minuten.
Ik heb dit soort temperatuurdalingen inmiddels vaker gezien maar ik begrijp niet zo goed wat er gebeurt.
[Afbeelding]
De temperatuur sensor is meer een 'wanneer is het koude water bij de sensor' dan een echte temperatuurmeting in mijn ervaring.
Bij navraag zeggen ze dat dit serienummer gebaseerd is en zo de installaties afgegaan worden.
Aanstaande maandag komen ze hiervoor langs, zal dan even specifiek vragen hoe en wat.
Meerdere mensen hiervoor gebeld?
Sowieso goed dat ze voorbijkomen, kan ik meteen vragen waarom mijn externe boiler via smart grid aansturing niet verder verwarmd wordt dan ongeveer 48 Graden, ondanks dat mijn instelpunt comfortbedrijf (6-0A) op 53 staat en de maximale tanktemperatuur (6-0E) op 60.
Klinkt spannend, wat voor machine(type) heb je staan?Drommels75 schreef op donderdag 15 mei 2025 @ 13:13:
Kreeg gisteren een telefoontje van Daikin Nederland dat ze op locatie een software/firmware update moeten uitvoeren welke zou verhelpen dat het toestel defect gaat.
Bij navraag zeggen ze dat dit serienummer gebaseerd is en zo de installaties afgegaan worden.
ERGA06EVH / EHVX08S23EJ6V / ESPaltherma
Model binnenunit ETBX16EF6V7mawashigeri schreef op donderdag 15 mei 2025 @ 13:31:
[...]
Klinkt spannend, wat voor machine(type) heb je staan?
Model buitenunit EPRA14DAW17
Boiler type (300l extern) EKHWS300D3V3
In het bezit van een Daikin EHVX08S18EJ6V.
Sinds een week of 2 de warmtepomp weer op koelen gezet, met een vaste uitgaande temperatuur van 18 graden. Het lijkt alsof deze toch nog ergens weerafhankelijk staat afgesteld, want ik zie in het energieverbruik dat er amper wat verstookt wordt aan kosten om te koelen, behalve op de wat warmere dagen van de afgelopen weken. Vorig jaar zomer was de vloer aanzienlijk kouder dan dat het nu lijkt, zou dat dan toch te maken hebben met de temperatuur van buiten?
Als het buiten niet zo heel warm is, dan hoeft de warmtepomp niet veel moeite te doen om te koelen. Hoe warmer het buiten wordt, hoe harder die moet werken om warmte af te geven. Dus ja, het maakt zeker uit hoe warm het buiten is. En ook hoe warm het binnen is.joostd schreef op vrijdag 16 mei 2025 @ 10:55:
Hi,
In het bezit van een Daikin EHVX08S18EJ6V.
Sinds een week of 2 de warmtepomp weer op koelen gezet, met een vaste uitgaande temperatuur van 18 graden. Het lijkt alsof deze toch nog ergens weerafhankelijk staat afgesteld, want ik zie in het energieverbruik dat er amper wat verstookt wordt aan kosten om te koelen, behalve op de wat warmere dagen van de afgelopen weken. Vorig jaar zomer was de vloer aanzienlijk kouder dan dat het nu lijkt, zou dat dan toch te maken hebben met de temperatuur van buiten?
Daikin Altherma 3 R F 6 kW, EHVH 08 S23 EJ9W + ERGA 06 EA V3H. 18 x 435 Wp PV, Enphase IQ8MC-72-M-INT micro-omvormers, 5850 Wp.
Daikin Altherma 3 LT 8 kW + 14,2 kWp PV
Voor mijn gevoel was het voorgaande lentes en zomers vele malen koeler in huis zonder al dit gezeur.
Eigenlijk logisch toch? Als ik foutmeldingen krijg stijgt mijn gevoelstemperatuur ook meteen 😉errox schreef op maandag 19 mei 2025 @ 14:16:
Hier inmiddels ook op koelen gezet. Maar blijf continu foutmeldingen krijgen rondom 89-05. Buiten een reset, is daar iets aan te doen?
Voor mijn gevoel was het voorgaande lentes en zomers vele malen koeler in huis zonder al dit gezeur.
Ha idd, dat is ook wel zo. Maar toch denk ik dat de error melding niet helemaal goed is. Ben benieuwd hoe ik ‘em kan voorkomen. Dat lijkt nergens te staan,Rojado schreef op maandag 19 mei 2025 @ 14:51:
[...]
Eigenlijk logisch toch? Als ik foutmeldingen krijg stijgt mijn gevoelstemperatuur ook meteen 😉
Waarschijnlijk is het minimale vermogen van je warmtepomp (zeker met dit weer) te hoog en daalt de watertemperatuur te ver.errox schreef op maandag 19 mei 2025 @ 15:41:
[...]
Ha idd, dat is ook wel zo. Maar toch denk ik dat de error melding niet helemaal goed is. Ben benieuwd hoe ik ‘em kan voorkomen. Dat lijkt nergens te staan,
Check mijn thuisbatterijsimulator en EPEX forecast
Hier heb ik een offerte voor een Daikin all electric met
ERGA06EVH
EHBH08E6V
EKHWSP150D3V3
en de Madoka en een buffervat van 25l in retourleiding
voor een totaal bedrag van € 12.500,- (zonder aftrek subsidie) Dat lijkt me best redelijk.
Vraag 1 elektrische groepen:
Heb ik nu 3 groepen van ieder 16A nodig voor WP, BUH, en booster heater boiler nodig? En kan ik die BUH en booster niet op 1 groep zetten met een preferentie voor een van de twee. Ik zit niet te wachten op alle vermogen gelijk aan te hebben bij mijn 1x50A aansluiting. Kan ik 1 van deze 3 aansluitingen op een bestaande groep zetten?
Er is bij verbouwing al een losse 5-aderige kabel getrokken en ik heb een wasmachinegroep over. En de groepenkast is best wel vol.
Vraag 2 Meten:
Ik heb nu één HW kWh meter liggen om mee te installeren. Is het verstandig om BUH en booster ook te meten? Of levert de app voldoende info.
Vraag 3 contactgeluid
Beste plek is op houten dak bijkeuken. Gevaar contactgeluid? Hoe hebben jullie dit in deze situatie opgelost?
Voor volledigheid: huis BVO 135 m2, 1994, vloerverwarming bg (met pomp) en radiatoren boven, 1.000 m3 en 9 zonnepanelen 2800 kWh opwek Enphase omvormers.
[ Voor 5% gewijzigd door Onnooooo op 19-05-2025 17:18 . Reden: een extra vraag toegevoegd ]
Mee eens, nette prijs. Vat is wel klein.Onnooooo schreef op maandag 19 mei 2025 @ 17:16:
Daikin ervaringsdeskundigen,
Hier heb ik een offerte voor een Daikin all electric met
ERGA06EVH
EHBH08E6V
EKHWSP150D3V3
en de Madoka en een buffervat van 25l in retourleiding
voor een totaal bedrag van € 12.500,- (zonder aftrek subsidie) Dat lijkt me best redelijk
Ja.Vraag 1 elektrische groepen:
Heb ik nu 3 groepen van ieder 16A nodig voor WP, BUH, en booster heater boiler nodig?
Nee.En kan ik die BUH en booster niet op 1 groep zetten met een preferentie voor een van de twee.
Mijn advies zou dan zijn om een onderverdeler ter plaatse te installeren.Ik zit niet te wachten op alle vermogen gelijk aan te hebben bij mijn 1x50A aansluiting. Kan ik 1 van deze 3 aansluitingen op een bestaande groep zetten?
Er is bij verbouwing al een losse 5-aderige kabel getrokken en ik heb een wasmachinegroep over. En de groepenkast is best wel vol.
Nee, niet echt noodzakelijk. Met ESP altherma kun je het bijv ook zien.Vraag 2 Meten:
Ik heb nu één HW kWh meter liggen om mee te installeren. Is het verstandig om BUH en booster ook te meten? Of levert de app voldoende info.
Dat ga je waarschijnlijk wel horen. In het algemeen is aan een muur beter dan op een houten dak.Vraag 3 contactgeluid
Beste plek is op houten dak bijkeuken. Gevaar contactgeluid? Hoe hebben jullie dit in deze situatie opgelost?
Check mijn thuisbatterijsimulator en EPEX forecast
Voor de backup heater zou je een 3 fase 16A groep nodig hebben; Deze zal in jouw geval bestaan uit 3 elementen van 2 kW.
Hij heeft geen 3 fase maar 1x50A. Bijzonder wel. Upgrade naar 3x25A overwegen misschien? Dat is goedkoper en nog 25A extra ook?
[ Voor 15% gewijzigd door Tanuki op 19-05-2025 21:10 ]
PV: Growatt MOD5000TL3-XH + 5720wp, WPB: Atlantic Explorer v4 270LC, L/L: MHI SCM 125ZM-S + SRK 50ZS-W + 2x SRK 25ZS-W + SRK 20ZS-W Modbus kWh meter nodig?
Wi leven hier met 1 of 2 personen en zijn korte douchers (en 's zomers vaak koud ) . Dus ik heb niet veel sww nodig. Maar ik twijfel wel tussen dit vat of een maatje groter.MrRobin schreef op maandag 19 mei 2025 @ 18:44:
Los van je vragen zou ik, al weet ik je situatie niet, adviseren voor de 300L water boiler te gaan. Zodra na volgend jaar de saldering er af is kan je dan mooi je overtollige zonnestroom opslaan als warm water!
Inderdaad een vreemde aansluitwaarde maar Stedin zegt dit wel expliciet dus het zal wel waar zijn (hoewel er wel vaker administratieve fouten in hun systeem zitten.Tanuki schreef op maandag 19 mei 2025 @ 21:08:
[...]
Voor de backup heater zou je een 3 fase 16A groep nodig hebben; Deze zal in jouw geval bestaan uit 3 elementen van 2 kW.
Hij heeft geen 3 fase maar 1x50A. Bijzonder wel. Upgrade naar 3x25A overwegen misschien? Dat is goedkoper en nog 25A extra ook?
Overgang naar 3-fasen is een overweging. Zit dat standaard in de aansluitkabel of moet de weg open (in de regel?)
helder, dank. Een onderverdeler zal ik eens opzoekenMrFish schreef op maandag 19 mei 2025 @ 19:32:
[...]
Mee eens, nette prijs. Vat is wel klein.
[...]
Ja.
[...]
Nee.
[...]
Mijn advies zou dan zijn om een onderverdeler ter plaatse te installeren.
[...]
Nee, niet echt noodzakelijk. Met ESP altherma kun je het bijv ook zien.
[...]
Dat ga je waarschijnlijk wel horen. In het algemeen is aan een muur beter dan op een houten dak.
Waarom dan zo groot? Hier met zijn 4en met 230L, hoewel het in de winter soms krap aan is (maar dat is dan vooral omdat de kids te lang eronder staan).Onnooooo schreef op maandag 19 mei 2025 @ 21:34:
[...]
Wi leven hier met 1 of 2 personen en zijn korte douchers (en 's zomers vaak koud ) . Dus ik heb niet veel sww nodig. Maar ik twijfel wel tussen dit vat of een maatje groter.
Offtopic, maar: voor de kosten maakt het niet uit. Het is afhankelijk van wat je huis binnen komt. Is in het verleden 3 fasen naar binnen gelegd maar slechts 1 aangesloten, zou het alleen een aanpassing in de meter kast zijn door de netbeheerder (uurtje werk). Is er in het verleden maar 1 kabel naar binnen getrokken, dan moet de weg open ja.Onnooooo schreef op maandag 19 mei 2025 @ 21:36:
[...]
Inderdaad een vreemde aansluitwaarde maar Stedin zegt dit wel expliciet dus het zal wel waar zijn (hoewel er wel vaker administratieve fouten in hun systeem zitten.
Overgang naar 3-fasen is een overweging. Zit dat standaard in de aansluitkabel of moet de weg open (in de regel?)
Mijn SWW staat op "warmhouden", geen schema, 50 graden.
Eergisteren begon hij op de compressor en deed dat een half uurtje, daarna schakelde ie over naar de BUH. Ik natuurlijk kijken in de MMI en ja hoor, de buitenunit was 25 graden.
M.a.w., als de SWW run begint met een compressor die <25 graden is maar gedurende de run de compressor 25 graden of warmer wordt, dan wordt tijdens de run de compressor uitgezet en neemt de BUH het over.
Ik vermoedde dit al wel, maar had het nog nooit gezien. Dacht dat hij als hij de run eenmaal op de compressor begint hij die misschien ook wel afmaakt op de compressor.
Tot zover
(En ja, ik weet van 44 gr bij 25-35 etc., stel ik nog wel bij als het warmer wordt
[ Voor 18% gewijzigd door Atomius op 20-05-2025 09:28 ]
Wel goede opmerking denk ik. Misschien iets te veel eisend van de warmtepomp en te ongeduldig. Inmiddels de temperatuur opgehoogd van 15 naar 18. Al is misschien 19~20 zelfs beter. Staat nu weer tijdelijk op verwarmen en dan komende weken maar even bekijken. Komende tijd lijkt het toch even goed koeler te worden.MrFish schreef op maandag 19 mei 2025 @ 16:35:
[...]
Waarschijnlijk is het minimale vermogen van je warmtepomp (zeker met dit weer) te hoog en daalt de watertemperatuur te ver.
Misschien moeten we al deze feitjes even samenvatten in de startpost.Atomius schreef op dinsdag 20 mei 2025 @ 09:26:
Leuk weetje voor de Altherma weetjesencyclopedie, ik was dit nog niet eerder tegengekomen:
Mijn SWW staat op "warmhouden", geen schema, 50 graden.
Eergisteren begon hij op de compressor en deed dat een half uurtje, daarna schakelde ie over naar de BUH. Ik natuurlijk kijken in de MMI en ja hoor, de buitenunit was 25 graden.
M.a.w., als de SWW run begint met een compressor die <25 graden is maar gedurende de run de compressor 25 graden of warmer wordt, dan wordt tijdens de run de compressor uitgezet en neemt de BUH het over.
Ik vermoedde dit al wel, maar had het nog nooit gezien. Dacht dat hij als hij de run eenmaal op de compressor begint hij die misschien ook wel afmaakt op de compressor.
Tot zover
(En ja, ik weet van 44 gr bij 25-35 etc., stel ik nog wel bij als het warmer wordt)
Nu kom ik ze vaak random tegen.
Dat zou fantastisch zijn. Evenals de strategieën om de wp in te regelen. Rond pagina 300 waren daar mooie omschrijvingen van.Timple schreef op dinsdag 20 mei 2025 @ 19:26:
[...]
Misschien moeten we al deze feitjes even samenvatten in de startpost.
Nu kom ik ze vaak random tegen.
Dit topic lijkt spontaner begonnen dan anderen met een serieuze TS.
Is ook wat voor te zeggen
All Electric installatie.
Wat ze vragen is een voorbereiding van de elektriciteit:
• 1x 1 fase 16A met C karakteristiek t.b.v. buiten unit
• 1x 1 fase 16A met B karakteristiek t.b.v. backup element buitenunit
• 1x 1 fase 16A met B karakteristiek t.b.v. backup element boiler
De installatiehandleiding heeft het echter over een zekering van 20A voor de warmtepomp.
De installateur had al eerder een fout gemaakt in de electrische specs, dus vandaar dat ik het in deze forum gooi.
Ik heb in de meterkast al een krachtstroomgroep (met aardlekschakelaar) 3x fase 16A met B karakteristiek.
Geen ruimte meer in de groepenkast. De andere aardlekschakelaren zitten al vol (d.w.z. 3 aardlekschakelaren, 12 stroomgroepen). De ruimte in de meterkast is zeer beperkt.
Ik heb dus opties:
A. 3x fase 16A met B karakteristiek laten zitten (mijn voorkeur)
B. vervangen door krachtstroom 3x fase 20A met B karakteristiek
C. vervangen door krachtstroom 3x fase 16A met C karakteristiek
D. vervangen door krachtstroom 3x fase 20A met C karakteristiek
E. losse aardlekautomaten (welk type?)
F. enig ander briljant idee
Er zijn berichten waarin Daikin 'toegeeft' dat het misschien wat fors is om een B20/C20 te gebruiken. Ze geven aan dat een B16/C16 ook zal werken. Ik zou dat in jouw geval wel aandurven met een 6 kW unit.TinusH777 schreef op woensdag 21 mei 2025 @ 07:59:
Ik krijg binnenkort een Daikin Altherma EDLA06E3V3 + warmtetank EKHWSP250D3V3.
All Electric installatie.
Wat ze vragen is een voorbereiding van de elektriciteit:
• 1x 1 fase 16A met C karakteristiek t.b.v. buiten unit
• 1x 1 fase 16A met B karakteristiek t.b.v. backup element buitenunit
• 1x 1 fase 16A met B karakteristiek t.b.v. backup element boiler
De installatiehandleiding heeft het echter over een zekering van 20A voor de warmtepomp.
De installateur had al eerder een fout gemaakt in de electrische specs, dus vandaar dat ik het in deze forum gooi.
Ik heb in de meterkast al een krachtstroomgroep (met aardlekschakelaar) 3x fase 16A met B karakteristiek.
Geen ruimte meer in de groepenkast. De andere aardlekschakelaren zitten al vol (d.w.z. 3 aardlekschakelaren, 12 stroomgroepen). De ruimte in de meterkast is zeer beperkt.
Ik heb dus opties:
A. 3x fase 16A met B karakteristiek laten zitten (mijn voorkeur)
B. vervangen door krachtstroom 3x fase 20A met B karakteristiek
C. vervangen door krachtstroom 3x fase 16A met C karakteristiek
D. vervangen door krachtstroom 3x fase 20A met C karakteristiek
E. losse aardlekautomaten (welk type?)
F. enig ander briljant idee
Hier draait de 8 kW op een B16.
Je zou met een 3f automaat het probleem kunnen hebben dat om wat voor reden dan ook een van de 3 apparaten de automaat laat afschakelen. ... En dan schakelen de andere 2 ook af dus.
Ik zou dat zelf niet zo willen. Dus ik zou voor losse automaten kiezen.
PV: Growatt MOD5000TL3-XH + 5720wp, WPB: Atlantic Explorer v4 270LC, L/L: MHI SCM 125ZM-S + SRK 50ZS-W + 2x SRK 25ZS-W + SRK 20ZS-W Modbus kWh meter nodig?
B16 gaat prima, geen noodzaak tot 20A. je 12 groepen vervangen door alamats, dat scheelt weer 3x2 posities van de aardleks. Ik gebruik Siemens 5SV1316-6KK16. Heb er nog een heel aantal liggen. PM me bij interesse.TinusH777 schreef op woensdag 21 mei 2025 @ 07:59:
Ik krijg binnenkort een Daikin Altherma EDLA06E3V3 + warmtetank EKHWSP250D3V3.
All Electric installatie.
Wat ze vragen is een voorbereiding van de elektriciteit:
• 1x 1 fase 16A met C karakteristiek t.b.v. buiten unit
• 1x 1 fase 16A met B karakteristiek t.b.v. backup element buitenunit
• 1x 1 fase 16A met B karakteristiek t.b.v. backup element boiler
De installatiehandleiding heeft het echter over een zekering van 20A voor de warmtepomp.
De installateur had al eerder een fout gemaakt in de electrische specs, dus vandaar dat ik het in deze forum gooi.
Ik heb in de meterkast al een krachtstroomgroep (met aardlekschakelaar) 3x fase 16A met B karakteristiek.
Geen ruimte meer in de groepenkast. De andere aardlekschakelaren zitten al vol (d.w.z. 3 aardlekschakelaren, 12 stroomgroepen). De ruimte in de meterkast is zeer beperkt.
Ik heb dus opties:
A. 3x fase 16A met B karakteristiek laten zitten (mijn voorkeur)
B. vervangen door krachtstroom 3x fase 20A met B karakteristiek
C. vervangen door krachtstroom 3x fase 16A met C karakteristiek
D. vervangen door krachtstroom 3x fase 20A met C karakteristiek
E. losse aardlekautomaten (welk type?)
F. enig ander briljant idee
75kWh Tesla Powerwall, 5.5kWp Solar met Enphase IQ7A, Daikin WP EHBH08EFW+ERGA06EAV3H, Daikin Airco 2MXM40N2V1B9+CTXM15R2V1B+FDXM25F3V1B, Ariston Nuos Evo WPB, Tesla M3P, Zappi 2.1, Woning 1932 A++
Waarom dan niet alleen de 4-eenheden brede krachtgroep vervangen door 3-4 van deze alamats, dan ben je toch ook klaar?Judge Ming schreef op woensdag 21 mei 2025 @ 09:45:
[...]
B16 gaat prima, geen noodzaak tot 20A. je 12 groepen vervangen door alamats, dat scheelt weer 3x2 posities van de aardleks. Ik gebruik Siemens 5SV1316-6KK16. Heb er nog een heel aantal liggen. PM me bij interesse.
Hoe dan ook, B16 gaat idd prima bij een 6kw buitenunit, is hier jaren goed gegaan.
All-electric.
Ik zou jullie graag willen vragen om wat advies.
We zijn ons namelijk aan het oriënteren voor een warmtepomp. En aangezien de vertegenwoordigers over het algemeen enkel hun eigen producten promoten en ik geen idee heb of het gewoon te doen is om een comfortabel huis te creëren met de nodige aanpassingen wil ik hierbij jullie expertise inschakelen.
Ik ben nogal een koukleum en we houden van comfort.
De feiten en het plan::
- Ons huis is gebouwd in 1980
- Vloerisolatie: 3cm tempex
- Muurisolatie: 4cm glaswol
- Oppervlakte per verdieping: 55m2 x 3
- Dak gaan we isoleren
- Glas word vervangen door hr++
- Op de beganevloer en 1ste verdieping gaan we - de radiatoren vervangen voor vloerverwarming. Deze vloeren zijn beide van beton.
- Op de 2de verdieping hangen we een lage temperatuurradiator
- We gaan mechanische ventilatie installeren met wtw (type D)
- op het dak noord-oost komt een dakkapel waar we 4 zonnepanelen (pv) op kwijt kunnen (5.00 m x 2.30m)
- op de garage zouden er ook 4 a 5 pv kunnen oost/west opstelling
- aan de voorkant zou het dak vol kunnen met pv.
Laten we zeggen 9 (afhankelijk van de grootte)
- Dan willen we ons huis volledig verwarmen met een lucht-water warmtepomp (vermoedelijk Daikin)
- Daarnaast voor de erg koude en warme dagen 1 a 2 airco's verdeeld over het huis
- De meterkast heeft al een upgrade gekregen voor een 3 fase aansluiting en voldoende extra groepen, enkel nog met netbeheerder omzetten.
- De buitenunits komen op de garage, achter de pv.
- de technische ruimte wordt in de garage gemaakt, hier komen de boiler en de verdeling voor de vloerverwarming.
- we willen een 2 p. bad plaatsen van ong. 400 a 500 liter.
- in de toekomst wellicht nog een uitbouw van 24m2
Het huidig verbruik:
- 1350 m3 gas
- 4000 Kwh stroom
1) Welke capaciteit warmtepomp raden jullie aan?
2) Hoe groot moet de boiler zijn?
3) Welke temperatuur is het water wat door de vloerverwarming loopt? En is 21C een haalbare constante temperatuur in de winter?
4) hoe bereken je de capaciteit wat nodig is op een huis als dit
5) hoeveel verbruikt de warmtepomp in een situatie als de onze? (Met alle bovenstaande in rekening gehouden?)
6) alles wat je me kunt en wilt uitleggen
Ik hoop dat jullie me van wat advies willen voorzien
Alvast bedankt!
1. Met je huidige gas verbruik kom je volgens de koevlaas formule op 6,54… kW uit. Gezien de Altherma 3 6kW en 8kW het zelfde minimum vermogen hebben, voor de 8kW gaan!K.O. schreef op zondag 25 mei 2025 @ 22:58:
Hallo,
Ik zou jullie graag willen vragen om wat advies.
We zijn ons namelijk aan het oriënteren voor een warmtepomp. En aangezien de vertegenwoordigers over het algemeen enkel hun eigen producten promoten en ik geen idee heb of het gewoon te doen is om een comfortabel huis te creëren met de nodige aanpassingen wil ik hierbij jullie expertise inschakelen.
Ik ben nogal een koukleum en we houden van comfort.
De feiten en het plan::
- Ons huis is gebouwd in 1980
- Vloerisolatie: 3cm tempex
- Muurisolatie: 4cm glaswol
- Oppervlakte per verdieping: 55m2 x 3
- Dak gaan we isoleren
- Glas word vervangen door hr++
- Op de beganevloer en 1ste verdieping gaan we - de radiatoren vervangen voor vloerverwarming. Deze vloeren zijn beide van beton.
- Op de 2de verdieping hangen we een lage temperatuurradiator
- We gaan mechanische ventilatie installeren met wtw (type D)
- op het dak noord-oost komt een dakkapel waar we 4 zonnepanelen (pv) op kwijt kunnen (5.00 m x 2.30m)
- op de garage zouden er ook 4 a 5 pv kunnen oost/west opstelling
- aan de voorkant zou het dak vol kunnen met pv.
Laten we zeggen 9 (afhankelijk van de grootte)
- Dan willen we ons huis volledig verwarmen met een lucht-water warmtepomp (vermoedelijk Daikin)
- Daarnaast voor de erg koude en warme dagen 1 a 2 airco's verdeeld over het huis
- De meterkast heeft al een upgrade gekregen voor een 3 fase aansluiting en voldoende extra groepen, enkel nog met netbeheerder omzetten.
- De buitenunits komen op de garage, achter de pv.
- de technische ruimte wordt in de garage gemaakt, hier komen de boiler en de verdeling voor de vloerverwarming.
- we willen een 2 p. bad plaatsen van ong. 400 a 500 liter.
- in de toekomst wellicht nog een uitbouw van 24m2
Het huidig verbruik:
- 1350 m3 gas
- 4000 Kwh stroom
1) Welke capaciteit warmtepomp raden jullie aan?
2) Hoe groot moet de boiler zijn?
3) Welke temperatuur is het water wat door de vloerverwarming loopt? En is 21C een haalbare constante temperatuur in de winter?
4) hoe bereken je de capaciteit wat nodig is op een huis als dit
5) hoeveel verbruikt de warmtepomp in een situatie als de onze? (Met alle bovenstaande in rekening gehouden?)
6) alles wat je me kunt en wilt uitleggen
Ik hoop dat jullie me van wat advies willen voorzien![]()
Alvast bedankt!
2. 300L is voor de meeste scenario’s met een bad voldoende.
3. Vloerverwarming ZONDER mengverdeler (gesloten verdeler) zou ik beginnen met een stooklijn van 25 tot 35c, later finetunen.
4. Zie 1.
5. Ga uit van het gasverbruik x 2. Dus ca 2700kWh.
Airco? Warmtepomp? Inbedrijfstelling?! DM! | KremersTechSolutions.nl
Airco is wel superieur voor koelen en eventueel fijn voor de bovenste verdieping zonder vloerverwarming.
21 graden is geen probleem.
Uit hoeveel personen bestaat je huishouden? Bij 2 zou de 300 liter boiler voldoende moeten zijn, maar als het er meer zijn en iemand wil ook nog douchen nadat het bad van 400 liter vol is, zou ik toch naar een grotere boiler kijken. De meerprijs is beperkt, maar als je een 300 liter vat elke dag naar 60+ graden moet stoken om voldoende warm water te hebben verwarm je veel te inefficiënt (boven de 53 graden werkt alleen de spiraal in je boiler met COP 1)
Is het dak van je garage van beton? Of komt de buitenunit op hout te staan? Let hier goed op ivm trillingen.
Daikin Altherma 3 LT 8 kW + 14,2 kWp PV
Is het dan slim om vanuit de losse automaten 3 3G2.5 (ymvk) kabels te trekken? Of kan je dan ook met 1 5G2.5 uit komen?Tanuki schreef op woensdag 21 mei 2025 @ 09:04:
[...]
Er zijn berichten waarin Daikin 'toegeeft' dat het misschien wat fors is om een B20/C20 te gebruiken. Ze geven aan dat een B16/C16 ook zal werken. Ik zou dat in jouw geval wel aandurven met een 6 kW unit.
Hier draait de 8 kW op een B16.
Je zou met een 3f automaat het probleem kunnen hebben dat om wat voor reden dan ook een van de 3 apparaten de automaat laat afschakelen. ... En dan schakelen de andere 2 ook af dus.
Ik zou dat zelf niet zo willen. Dus ik zou voor losse automaten kiezen.
Mijn warmtepomp komt in Juni en heb nu de voorbereiding gemaakt van een 3f alamat 16C en dan een 5G2.5 kabel naar de locatie van de warmtepomp. Volgens de installateur moet er namelijk een 5G2.5 kabel komen op een kookgroep.
Installatie wordt een Daikin 6kw monobloc
No Shame, only Fame!
Waar baseer je dat op? Ik kan dat niet uit de documentatie halen (voor zover ik ze kan vinden).luckremers schreef op zondag 25 mei 2025 @ 23:11:
[...]
1. ...Gezien de Altherma 3 6kW en 8kW het zelfde minimum vermogen hebben, voor de 8kW gaan!
Vanuit de diverse mensen hier met kWh meters is gebleken dat de 4-6-8kW serie hetzelfde minimum vermogen hebben.TinusH777 schreef op maandag 26 mei 2025 @ 16:50:
[...]
Waar baseer je dat op? Ik kan dat niet uit de documentatie halen (voor zover ik ze kan vinden).
Elke automaat is een eindgroep, drie eindgroepen in 1 kabel mag niet. Ook zou de Nul in dat geval overbelast kunnen wordenMarcusso schreef op maandag 26 mei 2025 @ 14:16:
[...]
Is het dan slim om vanuit de losse automaten 3 3G2.5 (ymvk) kabels te trekken? Of kan je dan ook met 1 5G2.5 uit komen?
Mijn warmtepomp komt in Juni en heb nu de voorbereiding gemaakt van een 3f alamat 16C en dan een 5G2.5 kabel naar de locatie van de warmtepomp. Volgens de installateur moet er namelijk een 5G2.5 kabel komen op een kookgroep.
Installatie wordt een Daikin 6kw monobloc
Wat ik zou doen is een YMvK 5x4 kabel trekken vanuit de hoofdmeterkast beveiligd met een 3-fase+ N 20A(C) naar een lokale onderverdeler nabij de warmtepomp en daar lokale aardlekautomaten plaatsen voor de 3 verbruikers.
Helemaal eens met dit betoog, behalve dat de nul overbelast kan raken. Dat is niet het geval als er geen teruglevering is (PV bijv.) op 1 van de fasen. De stroom door de nulgeleider is het hoogst als er maar 1 fase belast wordt en is nul als de 3 fasen gelijk belast worden. Het is belangrijk om te realiseren dat 3-fase automaten hier vaak niet tegen beschermen; de nul wordt bij veel 3P+N automaten niet gemeten.benthouse schreef op maandag 26 mei 2025 @ 20:33:
[...]
Elke automaat is een eindgroep, drie eindgroepen in 1 kabel mag niet. Ook zou de Nul in dat geval overbelast kunnen worden
Wat ik zou doen is een YMvK 5x4 kabel trekken vanuit de hoofdmeterkast beveiligd met een 3-fase+ N 20A(C) naar een lokale onderverdeler nabij de warmtepomp en daar lokale aardlekautomaten plaatsen voor de 3 verbruikers.
Check mijn thuisbatterijsimulator en EPEX forecast
Thnx voor de uitleg.benthouse schreef op maandag 26 mei 2025 @ 20:33:
[...]
Elke automaat is een eindgroep, drie eindgroepen in 1 kabel mag niet. Ook zou de Nul in dat geval overbelast kunnen worden
Wat ik zou doen is een YMvK 5x4 kabel trekken vanuit de hoofdmeterkast beveiligd met een 3-fase+ N 20A(C) naar een lokale onderverdeler nabij de warmtepomp en daar lokale aardlekautomaten plaatsen voor de 3 verbruikers.
Andere optie: Ik kan de automaat in de groepenkast eventueel nog vervangen, dan zou ik eventueel ook de 3-fase automaat kunnen vervangen voor 3 1-fase automaten (elke op een andere fase) en dan 3 3G2.5 kabels trekken?
Dan is er geen onderverdeling nodig bij de warmtepomp toch? Maar wel een 5G4 kabel trekken. Zit uiteraard geen PV op de groep, deze heeft een eigen 3 fase automaat (voor de hoofdschakelaar).MrFish schreef op maandag 26 mei 2025 @ 21:52:
[...]
Helemaal eens met dit betoog, behalve dat de nul overbelast kan raken. Dat is niet het geval als er geen teruglevering is (PV bijv.) op 1 van de fasen. De stroom door de nulgeleider is het hoogst als er maar 1 fase belast wordt en is nul als de 3 fasen gelijk belast worden. Het is belangrijk om te realiseren dat 3-fase automaten hier vaak niet tegen beschermen; de nul wordt bij veel 3P+N automaten niet gemeten.
No Shame, only Fame!
Als je 3 losse kabels wilt, dan moet je 3 losse automaten hebben - en omgekeerd.Marcusso schreef op dinsdag 27 mei 2025 @ 10:12:
[...]
Thnx voor de uitleg.
Andere optie: Ik kan de automaat in de groepenkast eventueel nog vervangen, dan zou ik eventueel ook de 3-fase automaat kunnen vervangen voor 3 1-fase automaten (elke op een andere fase) en dan 3 3G2.5 kabels trekken?
[...]
Dan is er geen onderverdeling nodig bij de warmtepomp toch? Maar wel een 5G4 kabel trekken. Zit uiteraard geen PV op de groep, deze heeft een eigen 3 fase automaat (voor de hoofdschakelaar).
Wil je één 5x4mm2 kabel gebruiken, dan hoort hier een 3-fase automaat bij en een onderverdeler ter plaatse met 3x 1 fase automaat (en een hoofdschakelaar).
Check mijn thuisbatterijsimulator en EPEX forecast
Top. Dan kan ik beter gaan voor 3 losse alamats met 3x YMvK 3G2.5 naar 3 werkschakelaars nabij de buitenunit van de warmtepomp. Anders komt er groepenkast buiten en moet ik het dak op als er een groep uit klapt.MrFish schreef op dinsdag 27 mei 2025 @ 10:23:
[...]
Als je 3 losse kabels wilt, dan moet je 3 losse automaten hebben - en omgekeerd.
Wil je één 5x4mm2 kabel gebruiken, dan hoort hier een 3-fase automaat bij en een onderverdeler ter plaatse met 3x 1 fase automaat (en een hoofdschakelaar).
No Shame, only Fame!
met de ver dubbelaar qua subsidie is triple glas goedkoper dan HR++ altijd doen extra conform en isolatie (ook geluid van straat).K.O. schreef op zondag 25 mei 2025 @ 22:58:
Hallo,
Ik zou jullie graag willen vragen om wat advies.
We zijn ons namelijk aan het oriënteren voor een warmtepomp. En aangezien de vertegenwoordigers over het algemeen enkel hun eigen producten promoten en ik geen idee heb of het gewoon te doen is om een comfortabel huis te creëren met de nodige aanpassingen wil ik hierbij jullie expertise inschakelen.
Ik ben nogal een koukleum en we houden van comfort.
De feiten en het plan::
- Ons huis is gebouwd in 1980
- Vloerisolatie: 3cm tempex
- Muurisolatie: 4cm glaswol
- Oppervlakte per verdieping: 55m2 x 3
- Dak gaan we isoleren
- Glas word vervangen door hr++
3) Welke temperatuur is het water wat door de vloerverwarming loopt? En is 21C een haalbare constante temperatuur in de winter?
Met vloerverwarming altijd zorgen dat je RC van je vloer meer is als RC5.
Verder denk aan je kierdichting zeker icm met je WTW. (kierdichrting is zeer belangrijk voor je comfort)
Zorg dat je dak RC6 of meer wordt. en zonwering op je dakramen aan de buitenzijde.
En kijk of je je gevels nog na kunt isoleren.
isolatie op orde is stap 1
- EBLA06E3V3, dus 6 kW versie monoblock, inclusief vloerkoeling
- 250 L SWW (2 volwassenen, 2 jonge kinderen)
- Op 31 december nog akkoord gegeven, dus nog de verhoogde subsidie. Onze ketel was van 2013 dus die had het anders komende jaren een keer begeven
- Installatie door Saman groep, ging allemaal vlotjes, met 4 man sterk waren ze in ruim een halve dag klaar
- Totaalprijs was € 10.599,45 - € 3.075,00 subsidie = € 7.524,45
:no_upscale():strip_icc():strip_exif()/f/image/CdRRQutVaTT1wbi92wMz5YyF.jpg?f=user_large)
[ Voor 31% gewijzigd door Stanvv op 29-05-2025 09:14 ]
Sorry, maar dit klopt niet.Molem1 schreef op woensdag 28 mei 2025 @ 13:29:
[...]
met de ver dubbelaar qua subsidie is triple glas goedkoper dan HR++ altijd doen extra conform en isolatie (ook geluid van straat).
Zorg dat je dak RC6 of meer wordt. en zonwering op je dakramen aan de buitenzijde.
En kijk of je je gevels nog na kunt isoleren.
isolatie op orde is stap 1
Met subsidie is tripleglas niet goedkoper, bovendien moet je voor die subsidie ook de kozijnen vervangen: dat kost pas echt serieus geld. Je bent zo 20.000 extra kwijt als je voor triple gaat, vooral als daar schuifpuien e.d. bij zitten.
Tripleglas isoleert bovendien geluid niet beter dan HR++-glas.
De terugverdientijd t.o.v. HR++ glas is >100 jaar.
RC van 6 als noodzaak is zwaar overdreven.
Je hebt het dan over 30cm dikke glaswolplaten. Voor je dakisolatie moet je je laten adviseren door installateurs, vraag offertes op voor verschillende opties, want je wil niet je dak isoleren dat daardoor gaat rotten en een grote verbouwing uitvoeren om een 2 euro extra per maand te besparen.
Jouw instelling delen? Instellingen bekijken?
https://docs.google.com/s...XVyTQMqI/edit?usp=sharing
Hulp nodig met domotica/ESPaltherma?
Daikin Altherma 3 -> ESPAltherma