Acties:
  • 0 Henk 'm!

  • JarnoH
  • Registratie: Maart 2012
  • Laatst online: 08:20
Timple schreef op zondag 9 februari 2025 @ 11:17:
Het is inmiddels te belachelijk voor woorden...

We hebben een 500L DHW tank met het setpoint op 54 graden. En NOG hebben we weer eens een koude douche vandaag :S . Instelling -> alleen warmhouden.

Ik heb werkelijk geen idee hoe de mensen met 230L boilers op 44 graden setpoint het doen.

Hier onder het temperatuurverloop van afgelopen dagen. Zie volledig rechts de koude douche.

[Afbeelding]

Nu heeft de warmtepomp het redelijk druk met het huis op temperatuur houden. Maar dat is ook de bedoeling natuurlijk (lange runs). Hoe komt het dat DHW dan toch geen voorrang heeft?
Wat voor kraan zit er op je douche? Misschien een thermostaatkraan die standaard veel koud bij mengt. Heb je ook koud water uit de kraan op dat moment? Of is dat wel warm?

Check dat eens. Ons bad was ook kouder dan de douche, totdat ik de kraan anders had ingesteld... Het kan namelijk niet dat als de temperatuurmeting klopt dat je koud water hebt.

Acties:
  • 0 Henk 'm!

  • MajaMestreech
  • Registratie: Februari 2022
  • Laatst online: 24-10 23:21
Jasperr schreef op zaterdag 8 februari 2025 @ 15:42:
Vandaag de tijd genomen om de COP van januari 2025 te berekenen.
Verwarmen 495kWh / 1800kWh = 3,64
SWW 85kWh / 167kWh = 1,96
Totaal 580 / 1967 =3,39

Niet ontevreden voor een maand met veel mist en temperaturen tussen 0grC en 4grC. Door de defrosts een erg hoog energieverbruik van 495kWh voor januari. Vorig jaar, zonder optimalisaties, was dit 20% lager.

Warmtepomp draait continue. Geregeld op AWT met 25grC bij 10grC buiten en 27grC bij -10grC buiten. In de praktijk is de AWT doorgaans 26grC, dt = 4 en overshoot = 4.

Ongeacht buitentemperatuur blijft het binnen tussen 20,5grC en 21,5grC schommelen. Iets te warm, maar het is erg comfortabel.
Bravo, dat is nog eens een lage stooklijn. Over continu aan staan van de warmtepomp, een vraag over slijtage van de mechanische, slijtage onderhevige onderdelen. Van oktober t/m maart continue aanstaan betekent een dikke 4000 uur de buitenunit ventilator, compressor en pomp aan. Resulteert dit niet sneller tot defecten aan die onderdelen?

Acties:
  • 0 Henk 'm!

  • mawashigeri
  • Registratie: November 2002
  • Laatst online: 11:09
Jasperr schreef op zaterdag 8 februari 2025 @ 15:42:
Vandaag de tijd genomen om de COP van januari 2025 te berekenen.
Verwarmen 495kWh / 1800kWh = 3,64
SWW 85kWh / 167kWh = 1,96
Totaal 580 / 1967 =3,39

Niet ontevreden voor een maand met veel mist en temperaturen tussen 0grC en 4grC. Door de defrosts een erg hoog energieverbruik van 495kWh voor januari. Vorig jaar, zonder optimalisaties, was dit 20% lager.

Warmtepomp draait continue. Geregeld op AWT met 25grC bij 10grC buiten en 27grC bij -10grC buiten. In de praktijk is de AWT doorgaans 26grC, dt = 4 en overshoot = 4.

Ongeacht buitentemperatuur blijft het binnen tussen 20,5grC en 21,5grC schommelen. Iets te warm, maar het is erg comfortabel.
Met zo'n stooklijn zou je kunnen overwegen om 's avonds rond een uur of 10 de boel uit te zetten (met een schema) om vervolgens om een uur of 5/6 de boel weer op te starten. Op die manier geen defrosts in de nacht en overdag normaal comfortabel. Vermoedelijk ga je nog geen graad omlaag gedurende de nachtelijke uren.

ERGA06EVH / EHVX08S23EJ6V / ESPaltherma


Acties:
  • 0 Henk 'm!

  • Jasperr
  • Registratie: December 2010
  • Laatst online: 09:34
mawashigeri schreef op zondag 9 februari 2025 @ 18:54:
[...]

Met zo'n stooklijn zou je kunnen overwegen om 's avonds rond een uur of 10 de boel uit te zetten (met een schema) om vervolgens om een uur of 5/6 de boel weer op te starten. Op die manier geen defrosts in de nacht en overdag normaal comfortabel. Vermoedelijk ga je nog geen graad omlaag gedurende de nachtelijke uren.
Dat is inderdaad iets wat ik momenteel overweeg. Mijn laatste aanpassingen heb ik in december gedaan, zie ook eerdere posts uit die periode. Ik wilde sinds die aanpassingen eerst een periode afwachten hoe alles zou gaan draaien. Nu de temperaturen weer een beetje stijgen, overweeg ik inderdaad de boel 's nachts uit te zetten. Vandaag was het 7 graden buiten en geen wind. Dan loopt de temperatuur binnen op tot 22grC.

Wat mij op valt, is dat ik bij AWT regeling alleen de offset kan programmeren middels een tijdsplanning. Ik kan de warmtepomp niet aan/uitzetten middels een planning. Zie ik iets over het hoofd?

[ Voor 10% gewijzigd door Jasperr op 09-02-2025 19:27 . Reden: Toevoeging vraag over tijdsplanning ]


Acties:
  • 0 Henk 'm!

  • Jasperr
  • Registratie: December 2010
  • Laatst online: 09:34
MajaMestreech schreef op zondag 9 februari 2025 @ 16:36:
[...]

Bravo, dat is nog eens een lage stooklijn. Over continu aan staan van de warmtepomp, een vraag over slijtage van de mechanische, slijtage onderhevige onderdelen. Van oktober t/m maart continue aanstaan betekent een dikke 4000 uur de buitenunit ventilator, compressor en pomp aan. Resulteert dit niet sneller tot defecten aan die onderdelen?
Voor de compressor zijn start-stops juist funest. Dus voor de compressor is continu bedrijf het beste. Voor de overige onderdelen doe ik een aanname. Als het systeem continu draait, maar heel rustig, dat slijtage beperkt blijft. Ook van april t/m september zal het systeem continu draaien, maar dan in koelmodus. Dus eigenlijk 24/365.

Acties:
  • +1 Henk 'm!

  • MajaMestreech
  • Registratie: Februari 2022
  • Laatst online: 24-10 23:21
Jasperr schreef op zondag 9 februari 2025 @ 19:18:
[...]


Dat is inderdaad iets wat ik momenteel overweeg. Mijn laatste aanpassingen heb ik in december gedaan, zie ook eerdere posts uit die periode. Ik wilde sinds die aanpassingen eerst een periode afwachten hoe alles zou gaan draaien. Nu de temperaturen weer een beetje stijgen, overweeg ik inderdaad de boel 's nachts uit te zetten. Vandaag was het 7 graden buiten en geen wind. Dan loopt de temperatuur binnen op tot 22grC.

Wat mij op valt, is dat ik bij AWT regeling alleen de offset kan programmeren middels een tijdsplanning. Ik kan de warmtepomp niet aan/uitzetten middels een planning. Zie ik iets over het hoofd?
Ook bij AWT regeling (Bediening = Vertrekwater) kun je een tijdschema instellen en programmeren wanneer je het vertrekwater op 0 °C (= stooklijn) of b.v. op -3 °C zet. Je kunt de warmtepomp uitzetten door -10 °C in te stellen. Met die stooklijn van jou gaat de WP gegarandeerd uit.

Acties:
  • 0 Henk 'm!

  • Predge
  • Registratie: Juni 2022
  • Laatst online: 24-10 20:33
bhcommander schreef op zondag 9 februari 2025 @ 13:58:
Ik ben aan het kijken naar "solar diverter" die met de resterende stroom van de zonnepanelen de BSH aanstuurt en warm water maakt. Bijvoorbeeld een Myenergi Eddi of eentje van SolarEdge. Beetje vooruitlopend op de het wegvallen van de salderingsregeling en negatieve energieprijzen. Heeft iemand hier ervaring mee met de Daiking Boiler (EKHWS300D3V3). Ik heb twee vragen:

1. Is het voor de binnenunit Ok als je de voeding van de BSH loskoppelt maar de thermostaat laat zitten? De boiler kan dan wel worden verwarmd met de warmtepomp maar niet met het verwarmingselement in de boiler (BSH). De anti legionella run kan dan door de solar diverter worden geregeld.

2. Op internet zie ik vooral verwarmingselementen met een draaiknop waarmee de maximale temperatuur ingesteld kan worden. Dat is de makkelijkste integratie met de 'solar diverter', het verwarmen stopt dan automatisch bijvoorbeeld bij 65 graden en start weer als hij er onder komt. Die draaiknop zit ook op het verwarmingslement van de Daikin boiler maar zit vast en staan geen temperaturen bij. Ik ben vooral bang dat het alleen een beveiliging is die handmatig terug gezet moet worden als de max temperatuur behaald is; dat zou niet werken met een solar diverter. Weten jullie hoe dit werkt bij dit verwarmingselement?
[Afbeelding]
Verwarmingselement van boiler-aansturing loskoppelen, Shelly Plus1 met AddOn en wat temperatuur sensoren (of maar 1 voor de boiler zelf) en die Shelly Plus1 direct op je verwarmingselement aansluiten (heeft een degelijke toggle switch welke met 2000W het wel een tijd volhoudt, hoger zou ik niet gaan) en de boel in Shelly app programeren (opties zitten er allemaal al standaard in!). Nog een HomeWizard stekkerplug ervoor om enkel en alleen de eventuele overtollige zonnestroom te gebruiken (heeft ook de HW P1 meter nodig).
Tevens heb je zo met die HW plug een extra veiligheid ingebouwd, want beide schakelaars moeten goed staan anders geen stroom op je verwarmingselement.

In mijn geval betreft het een stand alone WP boiler, te weten de Atlantic Explorer V4 200L met 1800watt droge elektrische weerstand.

Werkt!

[ Voor 11% gewijzigd door Predge op 10-02-2025 21:10 ]


Acties:
  • 0 Henk 'm!

  • danny.s
  • Registratie: November 2021
  • Laatst online: 25-10 23:08
MajaMestreech schreef op zondag 9 februari 2025 @ 19:50:
[...]

Ook bij AWT regeling (Bediening = Vertrekwater) kun je een tijdschema instellen en programmeren wanneer je het vertrekwater op 0 °C (= stooklijn) of b.v. op -3 °C zet. Je kunt de warmtepomp uitzetten door -10 °C in te stellen. Met die stooklijn van jou gaat de WP gegarandeerd uit.
Gaat hij uit, of gaat hij pendelen?

Acties:
  • +2 Henk 'm!

  • Jasperr
  • Registratie: December 2010
  • Laatst online: 09:34
danny.s schreef op zondag 9 februari 2025 @ 22:22:
[...]

Gaat hij uit, of gaat hij pendelen?
Naar aanleiding van mijn update en de reactie van @mawashigeri, heb ik gisterenavond om 23:00uur de offset handmatig op -10 gezet. De warmtepomp gaat uit. Vanochtend om 07:00u heb ik de offset weer handmatig op 0 gezet. De warmtepomp gaat aan. Hij start met een wat hoger vermogen, maar loopt nu weer minimaal.

Temperatuur in de woning is met 1,3grC gezakt vannacht. De buitentemperatuur was 1grC gedurende deze periode. Inmiddels is de binnentemperatuur met 0,5grC opgelopen. Dus binnen 3 uur nadat ik de offset weer op 0 heb gezet, pruttelt het systeem rustig en loopt de temperatuur zelfs weer op.

Acties:
  • 0 Henk 'm!

  • mawashigeri
  • Registratie: November 2002
  • Laatst online: 11:09
Jasperr schreef op maandag 10 februari 2025 @ 10:41:
[...]

Naar aanleiding van mijn update en de reactie van @mawashigeri, heb ik gisterenavond om 23:00uur de offset handmatig op -10 gezet. De warmtepomp gaat uit. Vanochtend om 07:00u heb ik de offset weer handmatig op 0 gezet. De warmtepomp gaat aan. Hij start met een wat hoger vermogen, maar loopt nu weer minimaal.

Temperatuur in de woning is met 1,3grC gezakt vannacht. De buitentemperatuur was 1grC gedurende deze periode. Inmiddels is de binnentemperatuur met 0,5grC opgelopen. Dus binnen 3 uur nadat ik de offset weer op 0 heb gezet, pruttelt het systeem rustig en loopt de temperatuur zelfs weer op.
Super netjes! Dat is het grote voordeel van een uitermate goed geïsoleerd huis, in de toekomst kan je dit misschien ook nog gebruiken in combinatie met dynamische prijzen om dure uren te vermijden!

Het enige nadeel van uitzetten is dat de vloertemperatuur wat omlaag gaat; voor comfort betaal ik zelf graag een beetje bij :) Wellicht is het in jouw huis zelfs voldoende om de circulatiepomp gewoon te laten lopen ongeacht of er verwarmd wordt.

ERGA06EVH / EHVX08S23EJ6V / ESPaltherma


Acties:
  • 0 Henk 'm!

  • Videopac
  • Registratie: November 2000
  • Laatst online: 11:14

Videopac

Rommelt wat aan.

Ashvan schreef op donderdag 9 januari 2025 @ 20:13:
[...]


Nu je het zo zegt kan jou verhaal best wel eens kloppen.

In mijn vorige reactie zijn er 5 personen achter elkaar gaan douchen, vandaar dat wij in de ochtend 300 liter altijd leeg trekken volgens de temperatuursensor. Vooral in de winter omdat er meteen relatief kouder water bijgemengd word. Maar bijvoorbeeld vandaag hadden we na 4 douch beurten de boiler nog op 49 graden staan. Hoewel dit maar zelden voor komt.

Ik had zelf gedacht dat dit misschien ook met het buffervat te maken zou kunnen hebben? Dat er soms water van de buffer naar de boiler gaat? Ik weet het ook niet precies.

Ik ben eens even de temperatuur sensor gaan controleren omdat ik al eens eerder heb gehad dat deze eruit gevallen was. En ja hoor, nu dus ook weer. Hoe kan ik ervoor zorgen dat deze niet meer eruit valt aangezien dit al de 2e keer is? De temperatuur sensor zit trouwens ongeveer in het midden bij deze boiler.

[Afbeelding]
Waar zit die temperatuursensor ergens? Ik kan hem zelf niet zien/vinden. Bij ons stort de temperatuur van het sww-vat ook in bij sww-vraag.

Asustor AS6704T (32GB, 4x16TB MG08), OpenWrt (3x GL.iNet Flint 2 MT6000), Lyrion Media Server, Odroid H2/N2+/C4/C2, DS918+ (4x8TB WD RED)


Acties:
  • 0 Henk 'm!

  • Jasperr
  • Registratie: December 2010
  • Laatst online: 09:34
mawashigeri schreef op maandag 10 februari 2025 @ 11:59:
[...]

Super netjes! Dat is het grote voordeel van een uitermate goed geïsoleerd huis, in de toekomst kan je dit misschien ook nog gebruiken in combinatie met dynamische prijzen om dure uren te vermijden!

Het enige nadeel van uitzetten is dat de vloertemperatuur wat omlaag gaat; voor comfort betaal ik zelf graag een beetje bij :) Wellicht is het in jouw huis zelfs voldoende om de circulatiepomp gewoon te laten lopen ongeacht of er verwarmd wordt.
Dat is ook mijn twijfel of ik 's nachts wel of niet wil verwarmen. Het is in comfort duidelijk merkbaar dat de warmte niet meer "egaal" is. Als de warmtepomp doordraait is overal (iedere hoogte en plek) dezelfde warmte. Vanmorgen, na een nacht niet verwarmen, voel je koude plekken en trek. Ach, echt luxe problemen dit.

Acties:
  • 0 Henk 'm!

  • Senaxx
  • Registratie: December 2010
  • Laatst online: 24-10 16:57
Jasperr schreef op maandag 10 februari 2025 @ 14:42:
[...]


Dat is ook mijn twijfel of ik 's nachts wel of niet wil verwarmen. Het is in comfort duidelijk merkbaar dat de warmte niet meer "egaal" is. Als de warmtepomp doordraait is overal (iedere hoogte en plek) dezelfde warmte. Vanmorgen, na een nacht niet verwarmen, voel je koude plekken en trek. Ach, echt luxe problemen dit.
Ja en daarbij merk ik bij deze koudere temperaturen (rond de 3 graden) in onze woning er een aardig tijdje over doet om 1 graad bij te verwarmen.

Acties:
  • 0 Henk 'm!

  • SnarfB
  • Registratie: Augustus 2022
  • Laatst online: 22-10 07:59
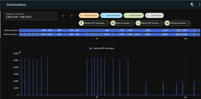
Ik heb toch nog een vraagje over de BUH, ik heb een 6V uitvoering wat inhoud dat de BUH 5,6kW kan trekken
wat op 24A neer komt. Tijdens Defrost zie ik dat regelmatig step 2 aanspreek de Backup heater is met C 20A karakteristiek afgezekert, tot nu toe is dit goed gegaan.
Nu wil ik eigenlijk voorkomen dat Step2 bij komt nu zat ik aan 2 optie te denken ik zou de configuratie kunnen aanpassen en zeggen dat het een 3V is i.p.v. een 6V of ik koppel intern het 2 element af, of heeft iemand anders nog een idee.
Ik heb trouwens een 3 fase aansluiting in huis

Afbeeldingslocatie: https://tweakers.net/i/ageMlZ5yzZoPm_WN4etsetptfuE=/800x/filters:strip_exif()/f/image/OqrnsbKjeOoAhNAoPveAVst1.png?f=fotoalbum_large

Bambu Lab P1S || EHVX08S18EJ6V , ESPAltherma || Deye SUN-12K-SG04LP3-EU , 2 x Seplos V4 , 32 x EVE MB31 315 Ah , Tibber


Acties:
  • 0 Henk 'm!

  • Tom2828
  • Registratie: Juli 2015
  • Laatst online: 07-10 21:55
Ik heb een vraagje. Ik merk in de laatste tijd iets geks op.

Af en toe gaat de Klimaatregeling uit tijdens een SWW run. Ik moet dan in de Onecta app de Klimaatregeling weer aan zetten.

Hieronder een voorbeeld van vandaag. Om 11:00 begint de Hygiëne run van het SWW. Hij besluit dat de BUH even meedoet, daarna weer even niet en dan een langere periode weer wel. En blijkbaar gaat om 11:25 de thermostaat uit, want hij geeft dan alleen DHW weer.

Vervolgens moet ik handmatig in de Onecta app de Klimaatregeling weer aan zetten. Rond 14:45 gaat de Thermostaat weer aan omdat de ondergrens van de hysterese is bereikt.

Afbeeldingslocatie: https://tweakers.net/i/bbVO9yEe6pjZ5f1HItEqjQa99Es=/800x/filters:strip_exif()/f/image/sOrYJzmgBVIWvqh4mSVuETBY.png?f=fotoalbum_large

Weet iemand wat dit kan veroorzaken? Voor zover ik weer heb ik geen schema o.i.d. ingesteld. Ik merk dus vaker dat bij een SWW run de BUH onnodig veel meedoet en de klimaatregeling uit zichzelf uit gaat.

[ Voor 4% gewijzigd door Tom2828 op 10-02-2025 16:39 ]


Acties:
  • +1 Henk 'm!

  • Arz
  • Registratie: Februari 2025
  • Laatst online: 29-07 20:49

Arz

Videopac schreef op maandag 10 februari 2025 @ 12:29:
[...]

Waar zit die temperatuursensor ergens? Ik kan hem zelf niet zien/vinden. Bij ons stort de temperatuur van het sww-vat ook in bij sww-vraag.
Bij een los boiler vat zit hij achter deze grijze kap, bij een geintegreerd boiler weet ik het niet.

Afbeeldingslocatie: https://tweakers.net/i/ZMPNlTstdDlEyIKicRqOG1679XA=/fit-in/4920x3264/filters:max_bytes(3145728):no_upscale():strip_icc():strip_exif()/f/image/YykzHxMYp2I2HjlwXLbkc8lc.jpg?f=user_large

Acties:
  • +1 Henk 'm!

  • MajaMestreech
  • Registratie: Februari 2022
  • Laatst online: 24-10 23:21
Jasperr schreef op maandag 10 februari 2025 @ 10:41:
[...]

Naar aanleiding van mijn update en de reactie van @mawashigeri, heb ik gisterenavond om 23:00uur de offset handmatig op -10 gezet. De warmtepomp gaat uit. Vanochtend om 07:00u heb ik de offset weer handmatig op 0 gezet. De warmtepomp gaat aan. Hij start met een wat hoger vermogen, maar loopt nu weer minimaal.

Temperatuur in de woning is met 1,3grC gezakt vannacht. De buitentemperatuur was 1grC gedurende deze periode. Inmiddels is de binnentemperatuur met 0,5grC opgelopen. Dus binnen 3 uur nadat ik de offset weer op 0 heb gezet, pruttelt het systeem rustig en loopt de temperatuur zelfs weer op.
Ik weet niet of je het gemerkt hebt, echter bij deze Vertrekwater modus blijft de pomp aan als je de offset op -10 °C zet. In ieder geval bij mij. Dit tegenover Bediening = Kamerthermostaat, dan gaat de pomp uit bij een lage kamerthermostaat instelling. Zal wel zijn redenen hebben

Acties:
  • +2 Henk 'm!

  • Jog
  • Registratie: Augustus 2022
  • Laatst online: 25-10 20:34

Jog

MajaMestreech schreef op maandag 10 februari 2025 @ 22:18:
[...]

Ik weet niet of je het gemerkt hebt, echter bij deze Vertrekwater modus blijft de pomp aan als je de offset op -10 °C zet. In ieder geval bij mij. Dit tegenover Bediening = Kamerthermostaat, dan gaat de pomp uit bij een lage kamerthermostaat instelling. Zal wel zijn redenen hebben
Heeft dat niet met instelling [F-0D] Pompbedrijfsmodus te maken?

0: Continu
1: Monstername
2: Verzoek

Verzoek kan alleen bij kamerthermostaat.

Acties:
  • 0 Henk 'm!

  • Jasperr
  • Registratie: December 2010
  • Laatst online: 09:34
MajaMestreech schreef op maandag 10 februari 2025 @ 22:18:
[...]

Ik weet niet of je het gemerkt hebt, echter bij deze Vertrekwater modus blijft de pomp aan als je de offset op -10 °C zet. In ieder geval bij mij. Dit tegenover Bediening = Kamerthermostaat, dan gaat de pomp uit bij een lage kamerthermostaat instelling. Zal wel zijn redenen hebben
Daar heb ik eerlijk gezegd niet op gelet. Wat zou het effect kunnen zijn als deze door blijft draaien?

Het is een gesloten systeem, dus het maakt voor de afkoeling van de woning niet veel uit verwacht ik. Anders zijds wordt de afkoeling zo door het hele systeem getransporteerd. Bijvoorbeeld kou langs de randen van de woning, laat de vloer ter plekke afkoelen, het systeem afkoelen en dit verspreidt zich.

Ben benieuwd naar jullie gedachten.

Acties:
  • 0 Henk 'm!

  • DeGeert
  • Registratie: Juni 2023
  • Laatst online: 09:17
Het is wel duidelijk wanneer het vanmorgen begon te sneeuwen...Afbeeldingslocatie: https://tweakers.net/i/sEpHfCyR7IpQLxVDvwcyCVSlRM4=/800x/filters:strip_icc():strip_exif()/f/image/5r2AQ137oyCgSo3F8MdjsDZb.jpg?f=fotoalbum_large

Acties:
  • 0 Henk 'm!

  • Videopac
  • Registratie: November 2000
  • Laatst online: 11:14

Videopac

Rommelt wat aan.

Arz schreef op maandag 10 februari 2025 @ 18:34:
[...]


Bij een los boiler vat zit hij achter deze grijze kap, bij een geintegreerd boiler weet ik het niet.

[Afbeelding]
Dank, maar ik heb zo'n geïntegreerde "koelkast".

Asustor AS6704T (32GB, 4x16TB MG08), OpenWrt (3x GL.iNet Flint 2 MT6000), Lyrion Media Server, Odroid H2/N2+/C4/C2, DS918+ (4x8TB WD RED)


Acties:
  • 0 Henk 'm!

  • Tourtje
  • Registratie: Mei 2021
  • Laatst online: 24-10 16:21
SnarfB schreef op maandag 10 februari 2025 @ 16:16:
Ik heb toch nog een vraagje over de BUH, ik heb een 6V uitvoering wat inhoud dat de BUH 5,6kW kan trekken
wat op 24A neer komt. Tijdens Defrost zie ik dat regelmatig step 2 aanspreek de Backup heater is met C 20A karakteristiek afgezekert, tot nu toe is dit goed gegaan.
Nu wil ik eigenlijk voorkomen dat Step2 bij komt nu zat ik aan 2 optie te denken ik zou de configuratie kunnen aanpassen en zeggen dat het een 3V is i.p.v. een 6V of ik koppel intern het 2 element af, of heeft iemand anders nog een idee.
Ik heb trouwens een 3 fase aansluiting in huis

[Afbeelding]
optie 1 : het uit zetten van de 2e stap van de buh. dit kun je doen in instaleer modus * stap 2 word eigenlijk in nederland bijna nooit geactiveerd

optie 2: rewire van de bedrading hier boven een paar post staat een filmpje van een mede tweaker en er is een hele post beschikbaar op tweakers over het rewire van de altherma 3 op 3 fase
( gebruik even de zoek fuctie kan zo 123 de tweakers post niet posten )

dan krijg je bij stap 1 de 2kw * op fase 1 en bij stap 2 de 4kw op de andere bij elkaar op geteld dan he niet 4kw per fase dus . totaal de 2+4=6 verdeeld op 3f

ik heb optie 2 gekozen en alles verdeeld en gerewired

maar ik heb stap 2 nog nooit zien aan slaan
eigenlijk draaid hij altijd op die 2kw en die 4 heeft maar 1x aangestaan tijdens het testen * draaid nu sinds september 2024

Acties:
  • +1 Henk 'm!

  • Japie.G
  • Registratie: Augustus 2001
  • Laatst online: 11:43

Japie.G

Colour Classic

Tourtje schreef op dinsdag 11 februari 2025 @ 11:24:
[...]


optie 1 : het uit zetten van de 2e stap van de buh. dit kun je doen in instaleer modus * stap 2 word eigenlijk in nederland bijna nooit geactiveerd

optie 2: rewire van de bedrading hier boven een paar post staat een filmpje van een mede tweaker en er is een hele post beschikbaar op tweakers over het rewire van de altherma 3 op 3 fase
( gebruik even de zoek fuctie kan zo 123 de tweakers post niet posten )

dan krijg je bij stap 1 de 2kw * op fase 1 en bij stap 2 de 4kw op de andere bij elkaar op geteld dan he niet 4kw per fase dus . totaal de 2+4=6 verdeeld op 3f

ik heb optie 2 gekozen en alles verdeeld en gerewired

maar ik heb stap 2 nog nooit zien aan slaan
eigenlijk draaid hij altijd op die 2kw en die 4 heeft maar 1x aangestaan tijdens het testen * draaid nu sinds september 2024
Bij mij ging hij tijdens se eerste de beste legionella run al aan, 6kw op 3 fases :-)

Renault Scenic E-Tech EV - PV-Output


Acties:
  • +1 Henk 'm!

  • benthouse
  • Registratie: November 2009
  • Laatst online: 08:42
Ik heb geen BUH in de WP en dat werkt ook gewoon. Heb wel een element in het vat zitten, voor backup. (Niet Daikin). Verder staat de legionella run uit. Water verblijft relatief kort in het vat en als mijn zonneboiler even actief wordt deze dagen met een zonnige dag is het vat zo 55 graden voor langere tijd.

Acties:
  • 0 Henk 'm!

  • Kartmans1
  • Registratie: Oktober 2009
  • Laatst online: 10:49
Lukt hier nog steeds niet om naar 7.7.0 te updaten, ook niet als ik wifi op mijn telefoon uitzet. Meer mensen nog steeds last van?

Acties:
  • 0 Henk 'm!

  • Atomius
  • Registratie: Februari 2004
  • Laatst online: 10:22
Ik vind het toch wel erg lastig om in te schatten in hoeverre een onderhoudsbeurt of -abonnement nou nodig is.

Ik lees ook mensen die zeggen "je koelkast laat je toch ook niet onderhouden". Uiteraard niet 1:1 hetzelfde, maar ergens wel een punt.

Voor de verlengde garantie van Standbyme tot 5 jaar is het wel een eis te zijn dat je hem 2 jaarlijks een beurt geeft. En dat moet aantoonbaar zijn.

Maar het bedrijf wat ik heb gecontacteerd doet dat alleen i.c.m. een abonnement. Dus eerst 175 euro nulmeting en dan 12,50 euro per maand. Bij storingen heb je dan binnen 24u hulp.

Wat vinden jullie hier nu van?

[ Voor 4% gewijzigd door Atomius op 12-02-2025 08:51 ]


Acties:
  • 0 Henk 'm!

  • Tourtje
  • Registratie: Mei 2021
  • Laatst online: 24-10 16:21
Atomius schreef op woensdag 12 februari 2025 @ 08:42:
Ik vind het toch wel erg lastig om in te schatten in hoeverre een onderhoudsbeurt of -abonnement nou nodig is.

Ik lees ook mensen die zeggen "je koelkast laat je toch ook niet onderhouden". Uiteraard niet 1:1 hetzelfde, maar ergens wel een punt.

Voor de verlengde garantie van Standbyme tot 5 jaar is het wel een eis te zijn dat je hem 2 jaarlijks een beurt geeft. En dat moet aantoonbaar zijn.

Maar het bedrijf wat ik heb gecontacteerd doet dat alleen i.c.m. een abonnement. Dus eerst 175 euro nulmeting en dan 12,50 euro per maand. Bij storingen heb je dan binnen 24u hulp.

Wat vinden jullie hier nu van?
ik zat met het zelfde probleem
alle onderhout doe ik zelf.
alleen is het probleem hier dat waneer iets kapot gaat van hardware compressor printplaat kleppen in de buiten unit . of binnen unit.niemand mij komt helpen bij onderdelen om dat daikin zegt wie is je instalateur. en aangezien ik alles zelf heb geplaast kom ik nergens binnen.want de genen die ik sprak zijden gewoon die nemen wj niet aan die pompen die wij niet hebben geplaast .

dus ik bellen met een instalateur in de buurt. maar die wilde dat ik een jaar contract afsloot om dan uberhout te mogen bellen naar hun om hem te laten repareren indien nodig kost ons ook 175 per jaar
om te mogen bellen naar hun * en om de 2 jaar onderhoud waar ik naar vroeg wat doet u dan voor onderhoud

buiten unit blad vrij maken indien vuil aanwezig in de buiten unit
leidingen controleren op schade
binnenunit * filters legen of vervangen
en wat kleine controles van de sensoren
dus nu niet echt heel veel dus


maar vrouw lief zij. ik wil indien hij kapot gaat gewoon binnen 24 uur geholpen kunnen worden
dus toch maar een onderhouds contract afgesloten om haar gerust te stellen

Acties:
  • 0 Henk 'm!

  • piieter
  • Registratie: Juni 2021
  • Laatst online: 08:51
Kartmans1 schreef op dinsdag 11 februari 2025 @ 22:51:
Lukt hier nog steeds niet om naar 7.7.0 te updaten, ook niet als ik wifi op mijn telefoon uitzet. Meer mensen nog steeds last van?
Bij mij is het installeren wel gelukt, maar "Krachtig verwarmen" ontbreekt sindsdien in de app.
Vóór 7.7.0:
Afbeeldingslocatie: https://tweakers.net/i/zrSzEv3VtsidpSj4iATbHkwaf3c=/fit-in/4920x3264/filters:max_bytes(3145728):no_upscale():strip_icc():strip_exif()/f/image/cFQvYidjR5W0cOXyz2S14R8k.jpg?f=user_large
Na 7.7.0:
Afbeeldingslocatie: https://tweakers.net/i/ehyN3kD-CscMPPiVPvaKUWEGi7M=/fit-in/4920x3264/filters:max_bytes(3145728):no_upscale():strip_icc():strip_exif()/f/image/SLqnfUbG0CY7KHgrgid7gXJ9.jpg?f=user_large

Op het vervolgschermpje van Warmwatertank is "Krachtig verwarmen" wel aanwezig.
Hebben meerdere mensen dit?

Buiten-unit: ERGA08EVAH7 | Binnen-unit: EHVH08S18EJ9W | Kamerthermostaat: BRC1HHDAW | 116 m² Vloerverwarming | 3 open verdelers zonder pomp | 13 groepen (3/5/5) | Gasloos sinds 21-09-2023 | Vrijstaande jaren-30 woning, goed geïsoleerd. Schuimbeton vloer.


Acties:
  • +1 Henk 'm!
piieter schreef op woensdag 12 februari 2025 @ 09:41:
[...]


Bij mij is het installeren wel gelukt, maar "Krachtig verwarmen" ontbreekt sindsdien in de app.
Vóór 7.7.0:
[Afbeelding]
Na 7.7.0:
[Afbeelding]

Op het vervolgschermpje van Warmwatertank is "Krachtig verwarmen" wel aanwezig.
Hebben meerdere mensen dit?
Hij is idd van het hoofdscherm af.

All-electric.


Acties:
  • 0 Henk 'm!

  • Predge
  • Registratie: Juni 2022
  • Laatst online: 24-10 20:33
Predge schreef op zondag 9 februari 2025 @ 21:38:
[...]

Verwarmingselement van boiler-aansturing loskoppelen, Shelly Plus1 met AddOn en wat temperatuur sensoren (of maar 1 voor de boiler zelf) en die Shelly Plus1 direct op je verwarmingselement aansluiten (heeft een degelijke toggle switch welke met 2000W het wel een tijd volhoudt, hoger zou ik niet gaan) en de boel in Shelly app programeren (opties zitten er allemaal al standaard in!). Nog een HomeWizard stekkerplug ervoor om enkel en alleen de eventuele overtollige zonnestroom te gebruiken (heeft ook de HW P1 meter nodig).
Tevens heb je zo met die HW plug een extra veiligheid ingebouwd, want beide schakelaars moeten goed staan anders geen stroom op je verwarmingselement.

In mijn geval betreft het een stand alone WP boiler, te weten de Atlantic Explorer V4 200L met 1800watt droge elektrische weerstand.

Werkt!
Hier is een soortgelijk voorbeeld van Shelly zelf met uiteraard hun eigen spullen. Het is een slimme en redelijk makkelijke manier om je overtollige energie voor wat extra warm water te benutten. Niet bijster effieciënt, maar wel handig om je eigen stroom nog te benutten voor je het weggeeft aan de staat/straat...
https://www.shelly.com/bl...-energy-for-water-heating

Zelf ben ik nog bezig met mijn Enphase systeem om deze indien er een overschot is mogelijk middels Enphase zelf qua PV-productie terug te schroeven. Helaas krijg ik de betreffende knop nog niet zichtbaar/werkend... In een ander Tweakersforum waar dat uitbundig aan bod komt staat eigenlijk wel hoe en dergelijke, maar mij lukt het nog niet. |:(

Acties:
  • +1 Henk 'm!

  • Ottie93
  • Registratie: Oktober 2013
  • Laatst online: 00:57
Atomius schreef op woensdag 12 februari 2025 @ 08:42:
Ik vind het toch wel erg lastig om in te schatten in hoeverre een onderhoudsbeurt of -abonnement nou nodig is.

Ik lees ook mensen die zeggen "je koelkast laat je toch ook niet onderhouden". Uiteraard niet 1:1 hetzelfde, maar ergens wel een punt.

Voor de verlengde garantie van Standbyme tot 5 jaar is het wel een eis te zijn dat je hem 2 jaarlijks een beurt geeft. En dat moet aantoonbaar zijn.

Maar het bedrijf wat ik heb gecontacteerd doet dat alleen i.c.m. een abonnement. Dus eerst 175 euro nulmeting en dan 12,50 euro per maand. Bij storingen heb je dan binnen 24u hulp.

Wat vinden jullie hier nu van?
Ik heb afgelopen maand een bedrijf laten komen voor onderhoud voor 97,50 euro. Ik kan je vertellen dat ik het zonde geld vond. Hij is de ladder opgegaan, heeft een of andere vloeistof in de unit gespoten zonder ook maar iets open te schroeven, is naar binnen gelopen, heeft niets met de binnenunit gedaan (magneetfilter moet elke 3 jaar gereinigd worden en de unit staat pas 2 jaar 8)7), maakte wat foto's en was binnen 10 minuten weer weg. Geldverspilling in mijn ogen. Echter, voor de garantie van Daikin moet je wel onderhoud door een erkende installateur laten uitvoeren (volgens mij elke 2 jaar) en bij problemen heb je natuurlijk wel direct hulp, maar of dat opweegt tegen de kosten...?

Weet weinig, leert veel


Acties:
  • 0 Henk 'm!

  • Kasseilegger
  • Registratie: Januari 2023
  • Laatst online: 20-10 16:47
RonJ schreef op woensdag 12 februari 2025 @ 11:45:
[...]


Hij is idd van het hoofdscherm af.
Bij mij staat krachtig verwarmen er nog steeds op na de Update!

Acties:
  • 0 Henk 'm!

  • Japie.G
  • Registratie: Augustus 2001
  • Laatst online: 11:43

Japie.G

Colour Classic

Kasseilegger schreef op woensdag 12 februari 2025 @ 16:49:
[...]

Bij mij staat krachtig verwarmen er nog steeds op na de Update!
Same

Renault Scenic E-Tech EV - PV-Output


Acties:
  • 0 Henk 'm!

  • piieter
  • Registratie: Juni 2021
  • Laatst online: 08:51
Zeker een bètaversie :?

Buiten-unit: ERGA08EVAH7 | Binnen-unit: EHVH08S18EJ9W | Kamerthermostaat: BRC1HHDAW | 116 m² Vloerverwarming | 3 open verdelers zonder pomp | 13 groepen (3/5/5) | Gasloos sinds 21-09-2023 | Vrijstaande jaren-30 woning, goed geïsoleerd. Schuimbeton vloer.


Acties:
  • 0 Henk 'm!
Misschien toont ie het alleen nog voor gebruikers die die knop ook daadwerkelijk wel eens hebben gebruikt? Ik namelijk nooit.

All-electric.


Acties:
  • 0 Henk 'm!

  • Rojado
  • Registratie: Januari 2024
  • Nu online
Ik heb die functie nooit gebruikt en is nu inderdaad verplaats. Ik denk echter dat er geen ‘intelligentie c.q lange termijn geheugen’ actief is om aan de hand daarvan keuzes te maken.
Laten we het erop houden dat dit een van de weinige updates is waarbij we tenminste ‘ iets’ zien veranderen 😅

Acties:
  • 0 Henk 'm!

  • danny.s
  • Registratie: November 2021
  • Laatst online: 25-10 23:08
Ik zou verwachten dat de firmware update puur en alleen voor de binnen- en buitenunit is. De ONECTA app zou hier helemaal los van moeten staan, die doe je updaten via de App Store.

Dus voor degene waar hij is verdwenen: hebben jullie wellicht de ONECTA app geüpdate?

Acties:
  • 0 Henk 'm!

  • MajaMestreech
  • Registratie: Februari 2022
  • Laatst online: 24-10 23:21
Ik zie de "Krachtig verwarmen knop" nog steeds in de Onecta app en heb wel een week lang de update moeten proberen naar versie 7.7.0. Inde Onecta app zie ik een serie nieuwe grafiekjes bij de Inzichten.

[ Voor 29% gewijzigd door MajaMestreech op 12-02-2025 18:45 ]


Acties:
  • 0 Henk 'm!

  • piieter
  • Registratie: Juni 2021
  • Laatst online: 08:51
RonJ schreef op woensdag 12 februari 2025 @ 17:55:
Misschien toont ie het alleen nog voor gebruikers die die knop ook daadwerkelijk wel eens hebben gebruikt? Ik namelijk nooit.
Ik heb hem wel eens gebruikt.

Zou het misschien te maken kunnen hebben met de versie van de app zelf?
Ik heb nu versie 3.33.0 (3.33.0.11966)

[ Voor 17% gewijzigd door piieter op 12-02-2025 19:03 ]

Buiten-unit: ERGA08EVAH7 | Binnen-unit: EHVH08S18EJ9W | Kamerthermostaat: BRC1HHDAW | 116 m² Vloerverwarming | 3 open verdelers zonder pomp | 13 groepen (3/5/5) | Gasloos sinds 21-09-2023 | Vrijstaande jaren-30 woning, goed geïsoleerd. Schuimbeton vloer.


Acties:
  • +3 Henk 'm!

  • TweakGP
  • Registratie: December 2024
  • Laatst online: 11:44
Ottie93 schreef op woensdag 12 februari 2025 @ 12:34:
[...]
Echter, voor de garantie van Daikin moet je wel onderhoud door een erkende installateur laten uitvoeren (volgens mij elke 2 jaar) en bij problemen heb je natuurlijk wel direct hulp, maar of dat opweegt tegen de kosten...?
Lees de voorwaarden van de fabrieksgarantie van Daikin maar eens goed, en ook op welke onderdelen dan echt de garantie wordt gegeven.... valt zwaar tegen en om aan de voorwaarden te voldoen moet je ook al heel snel na installatie onderhoud laten plegen, wat bijna niemand doet. En het moet dan jaarlijks! Hun extra garantie stopt ook 8jr na in gebruiksname, daarna komen natuurlijk pas het gros van de problemen.

Edit: zie net dat er een fors verschil is tussen BE en NL. Hier is het dus jaarlijks met max 8jr, in NL is het 2 jaarlijks met een max van 10jr. Bizar.....

Wij hebben hier met een nieuw appartementencomplex ook net een hele discussie achter de rug. Probleem is in de praktijk vooral dat de installatiemaffia inmiddels zover is dat ze gewoon niet komen als je een storing hebt in een installatie waarvoor je niet bij hen een onderhoudscontract hebt. Allerlei k-smoesjes dat ze dan de specifieke installatie niet kennen enzo.

Hier had trouwens bijna niemand de units bij Daikin geregistreerd binnen de 6maanden, dan heb je conform voorwaarden ook al gewoon pech voor de extra garantie.

Maar dan sluit je toch maar een contract af, hier bij een collectief contract voor zo'n 150 per woning per jaar om toekomstig gezeik hopelijk te voorkomen. Hier is net het eerste onderhoud geweest, enige zinvolle ervan leek mij dat de buitenunits op de daken zijn schoongemaakt. Hadden ze uitbesteedt aan een ander waar ze deze klus blijkbaar standaard aan uitbesteden.

Schat dat het ze max 50,- per adres heeft gekost. Makkelijk verdient.

[ Voor 22% gewijzigd door TweakGP op 12-02-2025 19:32 ]


Acties:
  • 0 Henk 'm!

  • TweakGP
  • Registratie: December 2024
  • Laatst online: 11:44
danny.s schreef op woensdag 12 februari 2025 @ 18:13:
Ik zou verwachten dat de firmware update puur en alleen voor de binnen- en buitenunit is. De ONECTA app zou hier helemaal los van moeten staan, die doe je updaten via de App Store.
Combinatie waarschijnlijk... samenspel tussen de firmware, de cloud van Daikin en de app versie.

Acties:
  • 0 Henk 'm!

  • Rojado
  • Registratie: Januari 2024
  • Nu online
MajaMestreech schreef op woensdag 12 februari 2025 @ 18:44:
Ik zie de "Krachtig verwarmen knop" nog steeds in de Onecta app en heb wel een week lang de update moeten proberen naar versie 7.7.0. Inde Onecta app zie ik een serie nieuwe grafiekjes bij de Inzichten.
Welke nieuwe grafieken zie jij dan?
Hier namelijk verder niets nieuws te zien

Acties:
  • 0 Henk 'm!

  • Atomius
  • Registratie: Februari 2004
  • Laatst online: 10:22
TweakGP schreef op woensdag 12 februari 2025 @ 19:11:
[...]

Lees de voorwaarden van de fabrieksgarantie van Daikin maar eens goed, en ook op welke onderdelen dan echt de garantie wordt gegeven.... valt zwaar tegen en om aan de voorwaarden te voldoen moet je ook al heel snel na installatie onderhoud laten plegen, wat bijna niemand doet. En het moet dan jaarlijks! Hun extra garantie stopt ook 8jr na in gebruiksname, daarna komen natuurlijk pas het gros van de problemen.

Edit: zie net dat er een fors verschil is tussen BE en NL. Hier is het dus jaarlijks met max 8jr, in NL is het 2 jaarlijks met een max van 10jr. Bizar.....

Wij hebben hier met een nieuw appartementencomplex ook net een hele discussie achter de rug. Probleem is in de praktijk vooral dat de installatiemaffia inmiddels zover is dat ze gewoon niet komen als je een storing hebt in een installatie waarvoor je niet bij hen een onderhoudscontract hebt. Allerlei k-smoesjes dat ze dan de specifieke installatie niet kennen enzo.

Hier had trouwens bijna niemand de units bij Daikin geregistreerd binnen de 6maanden, dan heb je conform voorwaarden ook al gewoon pech voor de extra garantie.

Maar dan sluit je toch maar een contract af, hier bij een collectief contract voor zo'n 150 per woning per jaar om toekomstig gezeik hopelijk te voorkomen. Hier is net het eerste onderhoud geweest, enige zinvolle ervan leek mij dat de buitenunits op de daken zijn schoongemaakt. Hadden ze uitbesteedt aan een ander waar ze deze klus blijkbaar standaard aan uitbesteden.

Schat dat het ze max 50,- per adres heeft gekost. Makkelijk verdient.
Klinkt allemaal niet echt positief dit..

Acties:
  • 0 Henk 'm!

  • piieter
  • Registratie: Juni 2021
  • Laatst online: 08:51
Rojado schreef op woensdag 12 februari 2025 @ 19:37:
[...]

Welke nieuwe grafieken zie jij dan?
Hier namelijk verder niets nieuws te zien
Hier ook geen nieuwe grafieken!

Buiten-unit: ERGA08EVAH7 | Binnen-unit: EHVH08S18EJ9W | Kamerthermostaat: BRC1HHDAW | 116 m² Vloerverwarming | 3 open verdelers zonder pomp | 13 groepen (3/5/5) | Gasloos sinds 21-09-2023 | Vrijstaande jaren-30 woning, goed geïsoleerd. Schuimbeton vloer.


Acties:
  • +1 Henk 'm!

  • TweakGP
  • Registratie: December 2024
  • Laatst online: 11:44
Atomius schreef op woensdag 12 februari 2025 @ 19:41:
[...]

Klinkt allemaal niet echt positief dit..
Dat vindt ik het ook niet..... maakt het daadwerkelijke gebruik ook een stuk duurder.

Als ik het zelf had moeten doen dan had ik waarschijnlijk ook geen onderhoudscontract genomen. Maar dan blijf je wel zitten met de situatie dat als er echt iets gaat mankeren dat je het eigenlijk gewoon zelf kan uitzoeken en maar hopen dat er iemand te vinden is. Zelfs bij het zoeken naar een partij die hier collectief het onderhoud wilde doen was het al lastig om meer dan 1 offerte te krijgen.

En dan merk je ook pas hoe weinig mensen ermee doen. Hier 24 appartementen en ik schat dat er niet meer dan 5 weten hoe ook maar iets van de instellingen werkt. Niemand had de app zelfs geïnstalleerd, en dus ook niet geregistreerd bij Daikin.

Acties:
  • 0 Henk 'm!

  • piieter
  • Registratie: Juni 2021
  • Laatst online: 08:51
Dat laatste is ook niet zo verwonderlijk! Niet iedereen heeft verstand van techniek.
Veel mensen durven ook niet aan de knoppen te draaien. Ze zijn veel te bang dat ze de boel ontregelen.
En laten we eerlijk zijn; de meeste mensen hier op dit forum zijn wel technisch onderlegd.

Buiten-unit: ERGA08EVAH7 | Binnen-unit: EHVH08S18EJ9W | Kamerthermostaat: BRC1HHDAW | 116 m² Vloerverwarming | 3 open verdelers zonder pomp | 13 groepen (3/5/5) | Gasloos sinds 21-09-2023 | Vrijstaande jaren-30 woning, goed geïsoleerd. Schuimbeton vloer.


Acties:
  • +1 Henk 'm!

  • TweakGP
  • Registratie: December 2024
  • Laatst online: 11:44
Niet geheel verwonderlijk nee.... maar wel een beetje triest, zeker als je ziet met welke instellingen de meeste installateurs zo'n installatie achterlaten. Gewoon niet de tijd genomen om ook maar een beetje te finetunen met flows voor de verschillende ruimtes of andere instellingen. Met een Madoka die bij de paar appartementen die ik heb gezien zo 1-1,5graad afwijkt en waar sommigen er na meer dan een jaar achter komen dat er (soms) ook een koeling is, enz.

Ook jammer omdat natuurlijk een deel van de mooie praatjes teniet wordt gedaan. Flink hoger gebruik dan nodig en met dit soort gedoe over onderhoud ook al snel de nodige extra kosten.

En dan is hier de installatie nog best redelijk gedaan.

[ Voor 8% gewijzigd door TweakGP op 12-02-2025 21:04 ]


Acties:
  • 0 Henk 'm!

  • Tom2828
  • Registratie: Juli 2015
  • Laatst online: 07-10 21:55
Dat de een in de app wel een knop krachtig verwarmen ziet en de ander niet kan ook te maken hebben met je OS. Een app maken voor Android is iets anders dan een app maken voor iOS. Dat zijn vaak twee aparte apps die vaak apart ontwikkeld worden.

Acties:
  • 0 Henk 'm!

  • piieter
  • Registratie: Juni 2021
  • Laatst online: 08:51
Tom2828 schreef op woensdag 12 februari 2025 @ 21:18:
Dat de een in de app wel een knop krachtig verwarmen ziet en de ander niet kan ook te maken hebben met je OS. Een app maken voor Android is iets anders dan een app maken voor iOS. Dat zijn vaak twee aparte apps die vaak apart ontwikkeld worden.
Dat zal ongetwijfeld zo zijn, maar het is dan niet goed getest, vóórdat het naar productie is gegaan :(

Buiten-unit: ERGA08EVAH7 | Binnen-unit: EHVH08S18EJ9W | Kamerthermostaat: BRC1HHDAW | 116 m² Vloerverwarming | 3 open verdelers zonder pomp | 13 groepen (3/5/5) | Gasloos sinds 21-09-2023 | Vrijstaande jaren-30 woning, goed geïsoleerd. Schuimbeton vloer.


Acties:
  • 0 Henk 'm!

  • Rastapopoulos
  • Registratie: Mei 2008
  • Laatst online: 25-10 23:19
Hi allen, heb een aantal vragen, waarvan ik hoop dat iemand met meer verstand van zaken hier mij kan helpen.

Ik zit te kijken naar een Daikin Altherma 3M om te gebruiken voor vloerverwarming. Nu staat er op de offerte een buffervat en bij navraag waarom begreep ik dat dit een eis is van Daikin. Heeft iemand van jullie dit eerder gehoord? Waarom moet er eigenlijk een buffervat tussen?

En zou een EDLA06E3V3 voldoende zijn of toch beter een EDLA11DW1 met het oog op SWW in de toekomst?
Is qua vloerverwarming alleen voor de beneden verdieping bedoeld van 65 m2 en 255 m3. SWW op termijn voor 4 personen icm met 300 liter boiler.

Acties:
  • +2 Henk 'm!

  • mawashigeri
  • Registratie: November 2002
  • Laatst online: 11:09
TweakGP schreef op woensdag 12 februari 2025 @ 21:03:
Niet geheel verwonderlijk nee.... maar wel een beetje triest, zeker als je ziet met welke instellingen de meeste installateurs zo'n installatie achterlaten. Gewoon niet de tijd genomen om ook maar een beetje te finetunen met flows voor de verschillende ruimtes of andere instellingen. Met een Madoka die bij de paar appartementen die ik heb gezien zo 1-1,5graad afwijkt en waar sommigen er na meer dan een jaar achter komen dat er (soms) ook een koeling is, enz.

Ook jammer omdat natuurlijk een deel van de mooie praatjes teniet wordt gedaan. Flink hoger gebruik dan nodig en met dit soort gedoe over onderhoud ook al snel de nodige extra kosten.

En dan is hier de installatie nog best redelijk gedaan.
Ik neem dat de doorsnee burger echt niet kwalijk, het is toch niet meer dan logisch dat zo'n duur systeem in goed werkende toestand wordt opgeleverd? Wij hebben elkaar, heel knusjes, maar op eigen initiatief en typisch vanuit technische nieuwsgierigheid.

Hetzelfde verhaal met WTW installaties, mensen vergeten of weten niet dat je filters moet vervangen en het systeem schoon moet maken. Van de zomer stond ik buiten mijn warmtewisselaar schoon te spoelen (doe ik normaal binnen in het bad, dit keer buiten) en mijn buren kwamen nieuwsgierig vragen wat dat eigenlijk was... ze wonen er inmiddels 19 jaar! Dit moet je jaarlijks doen, minimaal elke twee jaar.

ERGA06EVH / EHVX08S23EJ6V / ESPaltherma


Acties:
  • +2 Henk 'm!
Rastapopoulos schreef op woensdag 12 februari 2025 @ 21:46:
Hi allen, heb een aantal vragen, waarvan ik hoop dat iemand met meer verstand van zaken hier mij kan helpen.

Ik zit te kijken naar een Daikin Altherma 3M om te gebruiken voor vloerverwarming. Nu staat er op de offerte een buffervat en bij navraag waarom begreep ik dat dit een eis is van Daikin. Heeft iemand van jullie dit eerder gehoord? Waarom moet er eigenlijk een buffervat tussen?
Dat is nergens voor nodig bij vloerverwarming en helemaal géén eis van Daikin, dat is het alleen als de waterinhoud onvoldoende is (wat niet het geval is bij 65m2 vloerverwarming). Als ze dit stukje (design)documentatie al niet lezen en/of begrijpen zou ik maar even verder zoeken naar een installateur die wel snapt waar ie mee bezig is.
En zou een EDLA06E3V3 voldoende zijn of toch beter een EDLA11DW1 met het oog op SWW in de toekomst?
Is qua vloerverwarming alleen voor de beneden verdieping bedoeld van 65 m2 en 255 m3. SWW op termijn voor 4 personen icm met 300 liter boiler.
Dat is nogal een stap. SWW is nog geen uurtje per dag, dus dat maakt het verschil niet. Heb je enig idee van het benodigde vermogen? Een warmteverliesberekening gemaakt of heb je historische verbruiksgegevens van de gasketel?

All-electric.


Acties:
  • +1 Henk 'm!

  • stekelTV
  • Registratie: November 2021
  • Laatst online: 24-03 09:18
Hier mijn observaties; misschien dat iemand zijn voordeel er mee kan doen.
Begin januari omgeschakeld naar regeling op vertrekwater.
stooklijn: 26 bij 10 / 27 bij -10.
WP draait 24 uur per dag.
DeltaT = 4
Geen gebruik boiler-functie; ik heb een separate warmwatervoorziening.
6kW monoblock.
ongeveer 100 m2 vloerverwarming; zeer zon-en windgevoelig huis, veel grote ramen op zuidwesten aan open water.
Bij zon snelle opwarming (kunnen de zonwering wel variëren); bij wind uit ZW en lage temperaturen relatief veel warmteverlies.
COP januari + eerste helft februari 2025 (2053/438) = 4,68 en dat is natuurlijk prachtig voor januari en februari.
De temperatuur in huis (als de zon niet schijnt) varieert tussen de 18 graden bij harde ZW-wind en de 19,5 bij rustig weer (ongeacht de buitentemperatuur. Dat is prima voor ons. Als we het 's avond fris vinden maken we de (efficiënte) houtkachel aan in de zithoek, dit heeft nauwelijks effect op het gedrag en verbruik van de WP.

Voorheen, op Madoka-temperatuurregeling, kregen we het niet goed ingeregeld door de invloed van wind, zon en houtkachel. Nachtverlaging maakte het nog erger, erg onrustig gedrag van de WP, met als gevolg veel defrosten en hoger verbruik. Nu verbruikt de WP gemiddeld ergens tussen de 400 en 800 Watt (12-18 kWh per etmaal) en draait steady en rustig. De defrosts zijn heel veel minder, vannacht bijvoorbeeld 2 korte defrosts bij een buitentemperatuur tussen de 1 en 4 graden.
Als de zon overdag schijnt en het huis opwarmt gaat de WP rustig pruttelen op het minimum vermogen en blijft de vloer op temperatuur. Voorheen sloeg de WP dan uit en pas weer aan als het buiten al behoorlijk koud was en de vloer te veel afgekoeld. Gevolg: hoog verbruik, veel defrosts.

Kortom: heel tevreden nu, het was vanochtend om 7:00 uur 19 graden in huis, de vloer is comfortabel op blote voeten en het verbruik zeer acceptabel. (vandaag tussen 00:00 en 08:00 -> ongeveer 6 Kwh.

P.S. Ik zag een discussie over een eenvoudige set-up voor gebruik overtollige zonnestroom voor warm water productie. Ook ik doe dat met een 'slimme' schakelaar (in mijn geval een Shelly Pro 1PM in de meterkast) voor mijn boiler (ouderwetse Daalderop boiler) een P1 meter en een combinatie van diverse merken (o.a. Shelly, Kaku en Homey) domotica. De Homey-hub stuurt alles aan en routeert overtollig stroom naar de Wallbox oplader van de auto, de boiler, etc. Betaalbaar en werkt prima.
P.S. 2 - Bij het inregelen op een dergelijk lage stooklijn moet je je huis en WP wel even de tijd geven een nieuw evenwicht te vinden. Bij ons duurde het denk ik wel een week voordat de warmtepomp in een rustige modus terechtkwam. Zo lang duurt het dus blijkbaar voordat de hele betonvloer 'verzadigd' is met een continue warmtetoevoer van 26 graden.

[ Voor 12% gewijzigd door stekelTV op 13-02-2025 08:57 . Reden: verduidelijking ]

All electric - Kona Fashion feb 2019 64kWh ; Daikin 6kW monoblock warmtepomp, Homey Pro domotica, 7100 Wp solar


  • Japie.G
  • Registratie: Augustus 2001
  • Laatst online: 11:43

Japie.G

Colour Classic

Ik kan met esp altherma een stuk minder info uit de wp krijgen dan uit de altherma2. Iemand hier een overzicht van wat hij er uit kan halen? Dingen zoals koelgas temp en compressorfrequentie lijk ik niet te kunnen zien nu?

Renault Scenic E-Tech EV - PV-Output


  • Pascal P
  • Registratie: November 2022
  • Laatst online: 08:04
[quote]stekelTV schreef op donderdag 13 februari 2025 @ 08:35:
Hier mijn observaties; misschien dat iemand zijn voordeel er mee kan doen.
Begin januari omgeschakeld naar regeling op vertrekwater.
stooklijn: 26 bij 10 / 27 bij -10.

27 bij -10? Klopt dat. Lijk me heel laag

[ Voor 80% gewijzigd door Pascal P op 13-02-2025 13:20 ]


Acties:
  • +2 Henk 'm!

  • AndereKoekoek
  • Registratie: Juli 2005
  • Laatst online: 24-10 13:47

AndereKoekoek

Ping! Pong?

Japie.G schreef op donderdag 13 februari 2025 @ 12:03:
Ik kan met esp altherma een stuk minder info uit de wp krijgen dan uit de altherma2. Iemand hier een overzicht van wat hij er uit kan halen? Dingen zoals koelgas temp en compressorfrequentie lijk ik niet te kunnen zien nu?
Heb niet alles aangevinkt, maar deze data(oa temperatuur koelmiddel ) haal ik over uit mijn altherma3.

Afbeeldingslocatie: https://tweakers.net/i/QHUrObdZiQ2uoDFh7GqlSZUMgqg=/x800/filters:strip_icc():strip_exif()/f/image/KOcDRT9TPyW4mJiMkxoHoYhl.jpg?f=fotoalbum_large

[ Voor 3% gewijzigd door AndereKoekoek op 13-02-2025 14:20 ]


  • Japie.G
  • Registratie: Augustus 2001
  • Laatst online: 11:43

Japie.G

Colour Classic

AndereKoekoek schreef op donderdag 13 februari 2025 @ 14:18:
[...]


Heb niet alles aangevinkt, maar deze data(oa temperatuur koelmiddel ) haal ik over uit mijn altherma3.

[Afbeelding]
Ah bedankt! Welke def file gebruik je als basis? Ik zie die temp sensoren niet. Ga er wel even op puzzelen met de andere def files. Dank in ieder geval!

Renault Scenic E-Tech EV - PV-Output


  • MajaMestreech
  • Registratie: Februari 2022
  • Laatst online: 24-10 23:21
piieter schreef op woensdag 12 februari 2025 @ 19:57:
[...]

Hier ook geen nieuwe grafieken!
Ok dan heb ik onderstaande blijkbaar nog nooit gezien:
Afbeeldingslocatie: https://tweakers.net/i/IaTQTVKNt8Ru9kVVIvdp2RKtVds=/x800/filters:strip_icc():strip_exif()/f/image/XNS3W7UYCZcdILFYzzOhFg8E.jpg?f=fotoalbum_large

  • piieter
  • Registratie: Juni 2021
  • Laatst online: 08:51
MajaMestreech schreef op donderdag 13 februari 2025 @ 17:13:
[...]

Ok dan heb ik onderstaande blijkbaar nog nooit gezien:
[Afbeelding]
Jij hebt meer gegevens dan ik.
Het bovenste gedeelte is bij mij anders (waarschijnlijk zoals jij het voorheen ook had).
En het gedeelte "Data inzichten" heb ik niet.
Ik gebruik de app op een i-phone.
Afbeeldingslocatie: https://tweakers.net/i/l5FsVR1WX9Ed0OBG8A27nZVYJOU=/x800/filters:strip_exif()/f/image/pDFZhB0OoVbbce8mQpilKgGj.png?f=fotoalbum_large

[ Voor 21% gewijzigd door piieter op 13-02-2025 18:02 ]

Buiten-unit: ERGA08EVAH7 | Binnen-unit: EHVH08S18EJ9W | Kamerthermostaat: BRC1HHDAW | 116 m² Vloerverwarming | 3 open verdelers zonder pomp | 13 groepen (3/5/5) | Gasloos sinds 21-09-2023 | Vrijstaande jaren-30 woning, goed geïsoleerd. Schuimbeton vloer.


  • Rastapopoulos
  • Registratie: Mei 2008
  • Laatst online: 25-10 23:19
RonJ schreef op donderdag 13 februari 2025 @ 08:30:
[...]


Dat is nergens voor nodig bij vloerverwarming en helemaal géén eis van Daikin, dat is het alleen als de waterinhoud onvoldoende is (wat niet het geval is bij 65m2 vloerverwarming). Als ze dit stukje (design)documentatie al niet lezen en/of begrijpen zou ik maar even verder zoeken naar een installateur die wel snapt waar ie mee bezig is.


[...]


Dat is nogal een stap. SWW is nog geen uurtje per dag, dus dat maakt het verschil niet. Heb je enig idee van het benodigde vermogen? Een warmteverliesberekening gemaakt of heb je historische verbruiksgegevens van de gasketel?
Dank voor je reactie!

Ik had al zo’n vermoeden eerlijk gezegd.
En tja, dat is inderdaad nogal een stap. Er werd eerst een 11 aangeboden om het hele huis mee te kunnen verwarmen en SWW. Maar ik wil boven liever verwarmen en koelen met airco’s per ruimte. Vandaar dat ik aangaf dat de 11 mij te groot leek voor alleen beneden, toen hebben ze de 6 aangeboden.
Benodigd vermogen en warmteverliesberekening zijn niet bekend. Historisch verbruik wel, 1800 m3 gas per jaar voor totaal 266m2/900m3
Als het goed begrijp is de 6 dus prima voor SWW? Top.

Acties:
  • +1 Henk 'm!

  • Arjanvdzwaag
  • Registratie: Juli 2023
  • Laatst online: 29-08 19:29
Ik zou graag willen testen of de BUH het, de verwarming echt overneemt als de warmtepomp uitvalt.

Hoe kan ik dit testen ?

Eerst verwarming in de app uitzetten
Wachten tot de buiten unit uitgaat
Dan de werk schakelaar voor de buiten unit uitzetten
Dan de verwarming weer aanzetten in de app

Iemand een idee of dit zo kan ?

Acties:
  • +2 Henk 'm!

  • Technician-
  • Registratie: November 2017
  • Laatst online: 11:45
Arjanvdzwaag schreef op donderdag 13 februari 2025 @ 18:31:
Ik zou graag willen testen of de BUH het, de verwarming echt overneemt als de warmtepomp uitvalt.

Hoe kan ik dit testen ?

Eerst verwarming in de app uitzetten
Wachten tot de buiten unit uitgaat
Dan de werk schakelaar voor de buiten unit uitzetten
Dan de verwarming weer aanzetten in de app

Iemand een idee of dit zo kan ?
Euh nee.

Je kunt in het installateursmenu een test draaien van de BUH

  • Japie.G
  • Registratie: Augustus 2001
  • Laatst online: 11:43

Japie.G

Colour Classic

Hoe werkt het met dat programmeren van de sww runs?

Als ik van 1700 tot 1900 comfort aanzet bijvoorbeeld, start hii dan de run om 1700? En wat dan als hij klaar is? Er is geen hysterese instelling meer beschikbaar in programma only modus.

En in de modus programma + warmhouden is die er wel, maar geldt de hysterese dan per stand (eco comfort etc) of alleen voor de laagste instelwaarde? Iemand die wat ervaringen kan delen voordat ik hier aan ga zitten?

Renault Scenic E-Tech EV - PV-Output


  • stekelTV
  • Registratie: November 2021
  • Laatst online: 24-03 09:18
Pascal P schreef op donderdag 13 februari 2025 @ 13:13:
[quote]stekelTV schreef op donderdag 13 februari 2025 @ 08:35:
Hier mijn observaties; misschien dat iemand zijn voordeel er mee kan doen.
Begin januari omgeschakeld naar regeling op vertrekwater.
stooklijn: 26 bij 10 / 27 bij -10.

27 bij -10? Klopt dat. Lijk me heel laag
Ja, klopt. 26 graden vertrekwater lijkt in mijn huis optimaal. Zoals gezegd heeft de buitentemperatuur hier niet veel invloed op het warmteverlies; de wind en zon des te meer.

All electric - Kona Fashion feb 2019 64kWh ; Daikin 6kW monoblock warmtepomp, Homey Pro domotica, 7100 Wp solar


  • Patrick4
  • Registratie: Juli 2020
  • Laatst online: 09:40
Rastapopoulos schreef op donderdag 13 februari 2025 @ 18:30:
[...]


Dank voor je reactie!

Ik had al zo’n vermoeden eerlijk gezegd.
En tja, dat is inderdaad nogal een stap. Er werd eerst een 11 aangeboden om het hele huis mee te kunnen verwarmen en SWW. Maar ik wil boven liever verwarmen en koelen met airco’s per ruimte. Vandaar dat ik aangaf dat de 11 mij te groot leek voor alleen beneden, toen hebben ze de 6 aangeboden.
Benodigd vermogen en warmteverliesberekening zijn niet bekend. Historisch verbruik wel, 1800 m3 gas per jaar voor totaal 266m2/900m3
Als het goed begrijp is de 6 dus prima voor SWW? Top.
6kW is erg weinig voor 1800m3 gas. Met de koevlaas berekening zit je met 1500m3 al op 7,3kW.

Pak dan het 8kW model, die kan even ver terug moduleren als de 6kW dus geen nadeel in voor/najaar. Alleen iets hogere aanschafprijs (verschil heb je er in 1 jaar uit door überhaupt al van gas naar WP te switchen).

Wij hebben de 8kW voor huis: 230m2 / 1150m3 met historisch verbruik: 1500m3, en ik heb het idee dat dat het juiste vermogen is. Zelfs al is het is nog geen -10 geweest.

  • Rastapopoulos
  • Registratie: Mei 2008
  • Laatst online: 25-10 23:19
Patrick4 schreef op donderdag 13 februari 2025 @ 19:34:
[...]


6kW is erg weinig voor 1800m3 gas. Met de koevlaas berekening zit je met 1500m3 al op 7,3kW.

Pak dan het 8kW model, die kan even ver terug moduleren als de 6kW dus geen nadeel in voor/najaar. Alleen iets hogere aanschafprijs (verschil heb je er in 1 jaar uit door überhaupt al van gas naar WP te switchen).

Wij hebben de 8kW voor huis: 230m2 / 1150m3 met historisch verbruik: 1500m3, en ik heb het idee dat dat het juiste vermogen is. Zelfs al is het is nog geen -10 geweest.
Goede tip!

Let wel, dat de 1800 m2 voor het complete huis is, terwijl de 6kW alleen de benedenverdieping hoeft te verwarmen. 1/4 van het totaal. De rest gaat met airco’s worden verwarmd.

Acties:
  • +1 Henk 'm!

  • Japie.G
  • Registratie: Augustus 2001
  • Laatst online: 11:43

Japie.G

Colour Classic

piieter schreef op donderdag 13 februari 2025 @ 17:56:
[...]

Jij hebt meer gegevens dan ik.
Het bovenste gedeelte is bij mij anders (waarschijnlijk zoals jij het voorheen ook had).
En het gedeelte "Data inzichten" heb ik niet.
Ik gebruik de app op een i-phone.
[Afbeelding]
Voor iOS is er ook een update in de appstore!

Renault Scenic E-Tech EV - PV-Output


Acties:
  • +1 Henk 'm!

  • piieter
  • Registratie: Juni 2021
  • Laatst online: 08:51
Japie.G schreef op vrijdag 14 februari 2025 @ 06:33:
[...]


Voor iOS is er ook een update in de appstore!
Top!
Gelijk even geüpdatet en nu heb ik de Data-inzichten ook. Bedankt!

Buiten-unit: ERGA08EVAH7 | Binnen-unit: EHVH08S18EJ9W | Kamerthermostaat: BRC1HHDAW | 116 m² Vloerverwarming | 3 open verdelers zonder pomp | 13 groepen (3/5/5) | Gasloos sinds 21-09-2023 | Vrijstaande jaren-30 woning, goed geïsoleerd. Schuimbeton vloer.


Acties:
  • 0 Henk 'm!

  • Krijnemans
  • Registratie: Januari 2012
  • Laatst online: 22-10 14:46
Vraagje.. Ik heb nu een tijdje een Daikin warmtepomp met een 300L SWW vat. Nu had ik wat problemen met het nemen van een uitgebreid bad. Als ik me erna wilde afspoelen had ik lauw water. Daarover met de installateur gesproken en hij heeft me op afstand gewezen om de hysteresis aan te passen. Dat probleem is dus nu wel opgelost.

Maar, toen ik in dat menu zat viel mij op dat de wekelijke verwarming om legionella te voorkomen uit staat. Toen ik hem daarnaar vroeg was zijn antwoord: het water in de tank is 48gr. Kans op legionella is dus eigenlijk niet aanwezig en derhalve zetten wij deze functie nooit aan. Hoe kijken jullie daartegen? Zoals ik lees kan legionella toch nog wel voorkomen bij 48gr watertemperatuur..

Acties:
  • +1 Henk 'm!
Rastapopoulos schreef op donderdag 13 februari 2025 @ 18:30:
[...]


Dank voor je reactie!

Ik had al zo’n vermoeden eerlijk gezegd.
En tja, dat is inderdaad nogal een stap. Er werd eerst een 11 aangeboden om het hele huis mee te kunnen verwarmen en SWW. Maar ik wil boven liever verwarmen en koelen met airco’s per ruimte. Vandaar dat ik aangaf dat de 11 mij te groot leek voor alleen beneden, toen hebben ze de 6 aangeboden.
Benodigd vermogen en warmteverliesberekening zijn niet bekend. Historisch verbruik wel, 1800 m3 gas per jaar voor totaal 266m2/900m3
Als het goed begrijp is de 6 dus prima voor SWW? Top.
De koevlaas formule geeft 9kW op basis van je gasverbruik. Met airco erbij voor boven (hier ook een 6kW voor beneden en 5,2kW airco met 1 binnenunit per verdieping) moet je dan idd een heel eind komen.

Bij twijfel kan je ook een 8 (= eigenlijk 7kW bij -10C, de 6 doet dan ook echt 6) nemen, dat heeft buiten de kleine meerprijs verder geen nadeel. Qua SWW doen ze precies hetzelfde. Hier een 6kW icm 300L en dat doet ie makkelijk binnen een uurtje.

All-electric.


Acties:
  • +2 Henk 'm!

  • Predge
  • Registratie: Juni 2022
  • Laatst online: 24-10 20:33
Krijnemans schreef op vrijdag 14 februari 2025 @ 09:36:
Vraagje.. Ik heb nu een tijdje een Daikin warmtepomp met een 300L SWW vat. Nu had ik wat problemen met het nemen van een uitgebreid bad. Als ik me erna wilde afspoelen had ik lauw water. Daarover met de installateur gesproken en hij heeft me op afstand gewezen om de hysteresis aan te passen. Dat probleem is dus nu wel opgelost.

Maar, toen ik in dat menu zat viel mij op dat de wekelijke verwarming om legionella te voorkomen uit staat. Toen ik hem daarnaar vroeg was zijn antwoord: het water in de tank is 48gr. Kans op legionella is dus eigenlijk niet aanwezig en derhalve zetten wij deze functie nooit aan. Hoe kijken jullie daartegen? Zoals ik lees kan legionella toch nog wel voorkomen bij 48gr watertemperatuur..
Voorraad water op een hogere temperatuur is altijd beter, want meer energie.
Maar dat hele legionella gebeuren is zwaar overtrokken. Zwaar! :? Maar goed, hier komt uiteraard commentaar op en de post zal wel weer deels verwijderd worden.

Menig gebouw en ook wel woonhuizen/appartementen hebben vele en vele meters ongebruikte leidingen die nog op het warm water staan aangesloten.......... Ongeacht de temperatuur die je centraal produceerd en opslaat, heb je stilstaand water ergens zitten dan gaat het hele legionella verhaal al zo het raam uit!
Immers zou je alles regelmatig goed moeten laten doorstromen met ook iets van minimaal 55 graden, is tenminste het verhaal. Dat gebeurdt/kan in vele gebouwen niet eens, immers vele ongebruikte en nog aangesloten leidingen..... 7(8)7
Een anti-legionella-run is zo in wezen onzin, maar klinkt heel mooi en het wordt ons steeds weer verteld dat het belangrijk is, dus is het zo. Toch? Want zo werkt dit wereldje... ;(

Soms werkt logisch nadenken ook nog gewoon: je warm water op 55 of hoger zetten/houden en je leidingen gewoon allemaal regelmatig gebruiken. Een regelmatige anti-niets-run is echt onnodig, maar je water is wel extra lekker warm en je hebt zodoende meer warm bad- en douchewater. d:)b

Acties:
  • +3 Henk 'm!

  • Patrick4
  • Registratie: Juli 2020
  • Laatst online: 09:40
@Predge Je hoeft geen calimero te spelen hoor, het is niet jou tegen het wereldje. ;)

Een verantwoordelijke installateur zal altijd de legionella run aanzetten om geen risico te nemen met gezondheid van anderen, en hopelijk de klant informeren over de reden, zodat die er zelf over kan nadenken.

Hier is laatst de badkamer gerenoveerd en daar bleek een afgedopte warm-water leiding in de muur te zitten, bovendien hebben wij kranen in huis (garage) die ook wel eens wekenlang niet gebruikt worden. Dat soort dingen neem ik ook niet heel serieus en/of vergeet ik in de praktijk gewoon. Maar, met name legionella in de tank zelf is gevaarlijk omdat dit water naar de douche stroomt en daar verstuift en ingeademd wordt.

Het enige nadeel van de legionella run is extra energieverbruik, maar in de praktijk valt dat wel mee. Na een legionella run is bij ons 2 dagen geen SWW run nodig, die spaar je weer uit.

Acties:
  • +3 Henk 'm!

  • piieter
  • Registratie: Juni 2021
  • Laatst online: 08:51
Bij ons wordt voor de Legionella-run gemiddeld 3,5 kWh per week verbruikt.
Dat komt neer op 3,5 kWh x € 0,35 / kWh = € 1,23 per week aan kosten.
Per jaar zou dat ongeveer € 64,- zijn.
Voor dat bedrag wil ik niet het risico lopen dat m'n gezinsleden ziek worden door de Legionella bacterie.
Ook al is het volgens sommigen schijnveiligheid.
Als het alleen voor mezelf zou zijn, dan durf ik dat risico wel aan, maar niet voor mijn geliefden.

Vooral zoals beschreven in de laatste alinea van @Patrick4 is hoe wij het ook doen.
Bij bovenstaande berekening heb ik dat buiten beschouwing gelaten.

Buiten-unit: ERGA08EVAH7 | Binnen-unit: EHVH08S18EJ9W | Kamerthermostaat: BRC1HHDAW | 116 m² Vloerverwarming | 3 open verdelers zonder pomp | 13 groepen (3/5/5) | Gasloos sinds 21-09-2023 | Vrijstaande jaren-30 woning, goed geïsoleerd. Schuimbeton vloer.


Acties:
  • +2 Henk 'm!

  • luxus
  • Registratie: April 2012
  • Laatst online: 10:38
piieter schreef op vrijdag 14 februari 2025 @ 10:49:
Bij ons wordt voor de Legionella-run gemiddeld 3,5 kWh per week verbruikt.
Dat komt neer op 3,5 kWh x € 0,35 / kWh = € 1,23 per week aan kosten.
Per jaar zou dat ongeveer € 64,- zijn.
het is veel minder nog dan dat, want doordat je dat water zo heet opstookt hoef je de eerstvolgende waterverwarming of zelfs twee niet te doen. Soms hoeven wij (2 personen) zelfs 3 dagen niet bij te stoken, zo veel warm water is er dan (230 L all in one). Je hebt uiteraard wel wat meer verlies met hogere temperatuur en t opwarmen boven de 53 graden gaat op de BUH dus COP<1, maar t grootste deel van de energie die je erin steekt krijg je gewoon terug in warm water.

Daikin Altherma 3 R F 6 kW, EHVH 08 S23 EJ9W + ERGA 06 EA V3H. 18 x 435 Wp PV, Enphase IQ8MC-72-M-INT micro-omvormers, 5850 Wp.


Acties:
  • +4 Henk 'm!
Er is al een heel topic volgeschreven over de welbekende legionella discussie. Dan hoeven we dat hier niet nog eens over te doen, is ook totaal niet WP en/of Daikin specifiek namelijk.

All-electric.


Acties:
  • 0 Henk 'm!

  • Senaxx
  • Registratie: December 2010
  • Laatst online: 24-10 16:57
Ik heb tijdje geleden via een daikin website de "cloud smart grid" functie geactiveerd. Dit was voor 3 euro per maand en wilde het eens testen. Ik kan alleen nergens die link meer vinden naar de site. Heeft iemand anders die ook wel eens gezien? Betaal er nog steeds netjes voor. Op afschrift staat ook "Smart Grid FOR DAIKIN TULLINGE SWE"

[ Voor 16% gewijzigd door Senaxx op 14-02-2025 12:06 ]


Acties:
  • +1 Henk 'm!

  • Predge
  • Registratie: Juni 2022
  • Laatst online: 24-10 20:33
RonJ schreef op vrijdag 14 februari 2025 @ 11:03:
Er is al een heel topic volgeschreven over de welbekende legionella discussie. Dan hoeven we dat hier niet nog eens over te doen, is ook totaal niet WP en/of Daikin specifiek namelijk.
Heeft een punt. Maar het betrof hier een ontopic stukje aangaande boiler temperaturen en het waarom of juist niet en dergelijke. Met gebruikmaking van eigen zonne-energie, wat ook in een ander tweakers topic aan bod komt.
https://gathering.tweakers.net/forum/view_message/81646452

Toch offtopic nu: verder is zoals met veel te veel in deze wereld het legionella gebeuren gestoeld op angst.
En juist angst is een heel slechte raadgever...

Onderzoeken, statistieken, richtlijnen, overheden en nieuwsberichten doen mij bijzonder weinig. Komt maar zelden tot nooit wat moois of goeds uit. Maar dat is natuurlijk maar een mening.

Ben benieuwd wat hier straks nog van te lezen valt, want kritiek op veel voor waar aangenomen zaken wordt maar matig geaccepteerd. Helaas, maar zie dat overal, ook hier.

[ Voor 3% gewijzigd door Predge op 14-02-2025 18:24 ]


Acties:
  • +1 Henk 'm!

  • piieter
  • Registratie: Juni 2021
  • Laatst online: 08:51
Laten we het advies van @RonJ opvolgen en over gaan tot de orde van de dag.

Buiten-unit: ERGA08EVAH7 | Binnen-unit: EHVH08S18EJ9W | Kamerthermostaat: BRC1HHDAW | 116 m² Vloerverwarming | 3 open verdelers zonder pomp | 13 groepen (3/5/5) | Gasloos sinds 21-09-2023 | Vrijstaande jaren-30 woning, goed geïsoleerd. Schuimbeton vloer.


Acties:
  • +1 Henk 'm!

  • MajaMestreech
  • Registratie: Februari 2022
  • Laatst online: 24-10 23:21
Senaxx schreef op vrijdag 14 februari 2025 @ 12:05:
Ik heb tijdje geleden via een daikin website de "cloud smart grid" functie geactiveerd. Dit was voor 3 euro per maand en wilde het eens testen. Ik kan alleen nergens die link meer vinden naar de site. Heeft iemand anders die ook wel eens gezien? Betaal er nog steeds netjes voor. Op afschrift staat ook "Smart Grid FOR DAIKIN TULLINGE SWE"
Bedoel je deze: https://daikin.erikeng.se/

Acties:
  • 0 Henk 'm!

  • Jasperr
  • Registratie: December 2010
  • Laatst online: 09:34
MajaMestreech schreef op donderdag 13 februari 2025 @ 17:13:
[...]

Ok dan heb ik onderstaande blijkbaar nog nooit gezien:
[Afbeelding]
Ik zie nu, Android gebruiker, ook deze nieuwe layout. Vanmiddag nog niet en de app lijkt geen update te hebben gehand sinds 17-12-2024. Een AB-test of geleidelijke uitrol die al in de app zit misschien?!

Acties:
  • +1 Henk 'm!

  • roykamerman
  • Registratie: Juli 2023
  • Laatst online: 29-08 12:23
MrFish schreef op woensdag 5 februari 2025 @ 09:32:
[...]


Hoe het bij de epra12 zit weet ik niet, maar bij de 4-8 kW-serie wordt de fansnelheid redelijk 'binair' geregeld. Onder de 4°C oid gaat de fan ineens een stuk harder draaien, daarboven een stuk zachter. Het is een gokje maar misschien heeft dat ermee te maken.
Het sneller draaien onder de 4 graden constateer ik ook ja. Gisteren ook geconstateerd dat als ik boven op de afdekplaat van de unit duw het kloppend geluid vervaagd. Nu een zak van 25kg er bovenop gelegd. Lijkt te helpen. Wat mij op de gedachte brengt dat wellicht de stellage waar de ventilator aan zit ergens speling heeft.

Acties:
  • 0 Henk 'm!

  • DeGeert
  • Registratie: Juni 2023
  • Laatst online: 09:17
Weer veel ontdooicycli vannacht, maar ik heb ook de indruk dat dit soms de temperatuursensor van de warmtepomp beïnvloedt.
Ik kan me niet voorstellen dat het vannacht plots kortstondig even 5 graden warmer wordt...?

Afbeeldingslocatie: https://tweakers.net/i/5Dtkq0oqT_N5_VFwtbVmx64DiHo=/800x/filters:strip_icc():strip_exif()/f/image/Jt4disIA6flSvk63eXMyNgGc.jpg?f=fotoalbum_large

Acties:
  • 0 Henk 'm!

  • GaMbiNo
  • Registratie: April 2001
  • Laatst online: 10:45

GaMbiNo

1337

DeGeert schreef op zaterdag 15 februari 2025 @ 10:24:
Weer veel ontdooicycli vannacht, maar ik heb ook de indruk dat dit soms de temperatuursensor van de warmtepomp beïnvloedt.
Ik kan me niet voorstellen dat het vannacht plots kortstondig even 5 graden warmer wordt...?

[Afbeelding]
Hier ook veel ontdooicycli, maar ik heb niet die temperatuurverschillen. Misschien heeft dit met de locatie van de tenperatuursensor te maken? Misschien blaast hij tijdens de defrost de warme lucht tegen de sensor?

Acties:
  • 0 Henk 'm!

  • DeGeert
  • Registratie: Juni 2023
  • Laatst online: 09:17
GaMbiNo schreef op zaterdag 15 februari 2025 @ 10:27:
[...]

Hier ook veel ontdooicycli, maar ik heb niet die temperatuurverschillen. Misschien heeft dit met de locatie van de tenperatuursensor te maken? Misschien blaast hij tijdens de defrost de warme lucht tegen de sensor?
Zou me vreemd lijken. Die sensor zit rechts achteraan en de ventilator blaast links vooraan uit.
Of zou het debiet warme lucht zo groot zijn dat die warmte de hele omgeving van de warmtepomp beïnvloedt...?

Acties:
  • 0 Henk 'm!

  • piieter
  • Registratie: Juni 2021
  • Laatst online: 08:51
Even een vraag aan de techneuten onder ons.

Ik ben aan het uitzoeken, welke stappen er worden doorlopen tijdens een defrost.
Geen EspAltherma of dergelijks aanwezig.

Ik heb gezien (op het display van de binnen unit) dat tijdens een defrost de compressor wordt uitgeschakeld, de temperatuur van de koelvloeistof drastisch naar beneden gaat, tot een paar graden boven nul en dat de BUH niet gebruikt wordt tijdens de defrost.

Ik dacht dat de BUH altijd meedeed met een defrost, maar dat schijnt niet zo te zijn.

Wie weet welke stappen er tijdvolgordelijk worden uitgevoerd tijdens zo'n defrost?
compressor uit/aan?
pomp uit/aan?
richting en temperatuur koelvloeistof?
backup stap 1?
backup stap 2?
etc.?

Ik wil dit proces graag begrijpen.

Buiten-unit: ERGA08EVAH7 | Binnen-unit: EHVH08S18EJ9W | Kamerthermostaat: BRC1HHDAW | 116 m² Vloerverwarming | 3 open verdelers zonder pomp | 13 groepen (3/5/5) | Gasloos sinds 21-09-2023 | Vrijstaande jaren-30 woning, goed geïsoleerd. Schuimbeton vloer.


Acties:
  • 0 Henk 'm!

  • benthouse
  • Registratie: November 2009
  • Laatst online: 08:42
DeGeert schreef op zaterdag 15 februari 2025 @ 10:24:
Weer veel ontdooicycli vannacht, maar ik heb ook de indruk dat dit soms de temperatuursensor van de warmtepomp beïnvloedt.
Ik kan me niet voorstellen dat het vannacht plots kortstondig even 5 graden warmer wordt...?

[Afbeelding]
Hier in Noord Holland juist veel minder ontdooicycli dan voorgaande dagen. De afgelopen dagen waren echt ruk wat dat betreft.

Afbeeldingslocatie: https://tweakers.net/i/K_JmS2amuqiwcxlOYYJO9dtQHoU=/800x/filters:strip_icc():strip_exif()/f/image/P1OKncqhudWwm7LiEgjn1Ty3.jpg?f=fotoalbum_large

Afbeeldingslocatie: https://tweakers.net/i/xBaqP5Pr39hq7r8_1jZKSxioF38=/800x/filters:strip_icc():strip_exif()/f/image/sheFJuGk4YzMjBxRHgo5hT8U.jpg?f=fotoalbum_large

[ Voor 14% gewijzigd door benthouse op 15-02-2025 11:31 ]


Acties:
  • +1 Henk 'm!

  • Sparky
  • Registratie: Februari 2023
  • Laatst online: 06-10 12:25
DeGeert schreef op zaterdag 15 februari 2025 @ 10:56:
[...]

Zou me vreemd lijken. Die sensor zit rechts achteraan en de ventilator blaast links vooraan uit.
Of zou het debiet warme lucht zo groot zijn dat die warmte de hele omgeving van de warmtepomp beïnvloedt...?
De ventilator wisselt behoorlijk van snelheid tijdens het omschakelen van de defrost. Wellicht dat de warmte dan tijdelijk de sensor bereikt.

WP Daikin Altherma 3 / Thuisbatterij Marstek Venus 5,12 / EV Tesla / 54 zonnepanelen / Van Moof S3 / HomeWizard / Worx robotmaaier


Acties:
  • 0 Henk 'm!
Sterker nog, de ventilator stopt even helemaal tijdens het verwarmen/ontdooien van de verdamper. Daar hangt de sensor zowat tegenaan. Dus opzich vrij logisch dat de sensor dan even mee opwarmt.

All-electric.


Acties:
  • +1 Henk 'm!

  • benthouse
  • Registratie: November 2009
  • Laatst online: 08:42
RonJ schreef op zaterdag 15 februari 2025 @ 15:44:
Sterker nog, de ventilator stopt even helemaal tijdens het verwarmen/ontdooien van de verdamper. Daar hangt de sensor zowat tegenaan. Dus opzich vrij logisch dat de sensor dan even mee opwarmt.
hier hetzelfde beeld; buitentemperatuursensor hangt dan idd niet ideaal. De temperatuurmeting piekt na elke defrost
Afbeeldingslocatie: https://tweakers.net/i/8RZjsHW6ju9UEF3hr6LLlGd__A0=/fit-in/4000x4000/filters:no_upscale():strip_exif()/f/image/AYCacSzF8rR03lg6jkNt3mLl.png?f=user_large

[ Voor 3% gewijzigd door benthouse op 15-02-2025 16:01 ]


Acties:
  • 0 Henk 'm!

  • Senaxx
  • Registratie: December 2010
  • Laatst online: 24-10 16:57
Held! dat was hem. Via google kon ik hem niet meer vinden.

Acties:
  • 0 Henk 'm!

  • MajaMestreech
  • Registratie: Februari 2022
  • Laatst online: 24-10 23:21
Senaxx schreef op zaterdag 15 februari 2025 @ 16:21:
[...]


Held! dat was hem. Via google kon ik hem niet meer vinden.
Ik heb zelf er ook aan gedacht om dit te activeren. Kun je eens een review geven hoe dit werkt en of het helpt bij een dynamisch energie contract om goedkoper te stoken. Heb jij de WP 7*24 uur aan staan bij deze regeling? Bespaar je ook € 30,- per jaar?

Alvast bedankt.

Acties:
  • 0 Henk 'm!

  • txgrl
  • Registratie: Maart 2006
  • Laatst online: 01-10 14:46
Vorig jaar heb ik in dit topic gepost dat we in januari en februari steeds de storing EA-00 koel/verwarming omschakel probleem kreeg. Later gevolgd door F300 melding.
Uiteindelijk is een deel van het leidingwerk vervangen en het koelmiddel opnieuw gevuld. Dit bleek niet voldoende. Later is het filter doorgespoeld en was de storing weg (maar buiten ook niet koud meer)

3 februari dit jaar hadden we ineens weer EA-00 om half 5 s middags. Midden in de zon, het vroor op dat moment niet
Energiewacht is geweest. Niks gevonden. Wel wat instellingen gewijzigd na contact met Daikin.
Vandaag 15/2 weer hetzelfde. Dit keer om 15.30u dus wederom niet op een moment dat het vroor. Er ligt hier nog wel altijd sneeuw.

Ik ben er echt ontzettend flauw van.
Iemand in dit topic die enig idee heeft wat dit kan zijn?

Het hervullen van het systeem was vorig jaar ruim 1100 euro (uiteindeliijk niet hoeven betalen) maar ben dus huiverig voor allerlei dure reparaties.
Het systeem is nu 3 jaar oud.

Acties:
  • 0 Henk 'm!

  • Hetisweergezell
  • Registratie: November 2013
  • Laatst online: 08:34
txgrl schreef op zaterdag 15 februari 2025 @ 23:50:
Vorig jaar heb ik in dit topic gepost dat we in januari en februari steeds de storing EA-00 koel/verwarming omschakel probleem kreeg. Later gevolgd door F300 melding.
Uiteindelijk is een deel van het leidingwerk vervangen en het koelmiddel opnieuw gevuld. Dit bleek niet voldoende. Later is het filter doorgespoeld en was de storing weg (maar buiten ook niet koud meer)

3 februari dit jaar hadden we ineens weer EA-00 om half 5 s middags. Midden in de zon, het vroor op dat moment niet
Energiewacht is geweest. Niks gevonden. Wel wat instellingen gewijzigd na contact met Daikin.
Vandaag 15/2 weer hetzelfde. Dit keer om 15.30u dus wederom niet op een moment dat het vroor. Er ligt hier nog wel altijd sneeuw.

Ik ben er echt ontzettend flauw van.
Iemand in dit topic die enig idee heeft wat dit kan zijn?

Het hervullen van het systeem was vorig jaar ruim 1100 euro (uiteindeliijk niet hoeven betalen) maar ben dus huiverig voor allerlei dure reparaties.
Het systeem is nu 3 jaar oud.
Niet dat ik er ook maar iets van weet maar volgens de Daikin foutmeldingen tabel betekend EA "Defect in vierwegklep van koeling/verwarming-
schakelsysteem". Is dat niet gewoon een onderdeel dat vervangen kan worden? Maar nogmaals, ben hier verder ook niet in thuis.

Acties:
  • +2 Henk 'm!

  • Warmtepompje
  • Registratie: Oktober 2024
  • Laatst online: 05-06 21:12
piieter schreef op zaterdag 15 februari 2025 @ 11:18:
Even een vraag aan de techneuten onder ons.

Ik ben aan het uitzoeken, welke stappen er worden doorlopen tijdens een defrost.
Geen EspAltherma of dergelijks aanwezig.

Ik heb gezien (op het display van de binnen unit) dat tijdens een defrost de compressor wordt uitgeschakeld, de temperatuur van de koelvloeistof drastisch naar beneden gaat, tot een paar graden boven nul en dat de BUH niet gebruikt wordt tijdens de defrost.

Ik dacht dat de BUH altijd meedeed met een defrost, maar dat schijnt niet zo te zijn.

Wie weet welke stappen er tijdvolgordelijk worden uitgevoerd tijdens zo'n defrost?
compressor uit/aan?
pomp uit/aan?
richting en temperatuur koelvloeistof?
backup stap 1?
backup stap 2?
etc.?

Ik wil dit proces graag begrijpen.
De ontdooiing wordt gestart op basis van diverse factoren, waaronder de buitensensor, maar nog belangrijker de sensor van de wisselaar buiten. Die zal doorgaans defrost starten wanneer deze sensor ongeveer 10 graden kouder meet dan de buitensensor. Maar ook je geleverde warmte zal teruglopen, dat alles is de trigger om defrost te starten.

Dan start de defrost. Compressor stopt. De vierwegklep wordt bekrachtigd en de compressor start weer, de installatie staat nu eigenlijk gewoon in koelmodus. Circulatiepomp gaat op hoogste vermogen draaien. Je koelmiddeltemperatuur zal (zoals je zelf al gezien hebt) dalen omdat je dus aan het koelen bent. Je dunne ¼ leiding wordt de aanvoer van gas/vloeistof en onttrekt warmte via de platenwisselaar aan je cv-water. Opgewarmd zuiggas loopt via de ⅝ leiding terug naar buiten. Deze warmte (energie) word samen met compressiewarmte gebruikt om warm persgas door de wisselaar te sturen.
De ontdooiing wordt beëindigd op basis van een bepaalde tijd maar ook de gemeten temperatuur van de sensor van de wisselaar buitendeel.
De BUH zal alleen bijkomen wanneer de gemeten retourwatertemperatuur onder de 25 graden komt.
Dit ter bescherming van de platenwisselaar in het binnendeel.

Acties:
  • 0 Henk 'm!

  • edvanleeuwen
  • Registratie: Juli 2007
  • Laatst online: 25-10 09:00
Ik ben even de instellingen van de tank aan het bekijken en zie bij 9.2.1:
E-05: 1
E-06: 1
E-07: 4

Ik heb een tank van een derde partij (door de installateur geplaatst). Klopt die laatste waarde dan?

Als dat zo is: ik heb bij [4-05] 0 staan. Zou dat dan niet 1 moeten zijn?

Acties:
  • 0 Henk 'm!

  • txgrl
  • Registratie: Maart 2006
  • Laatst online: 01-10 14:46
Hetisweergezell schreef op zondag 16 februari 2025 @ 07:13:
[...]


Niet dat ik er ook maar iets van weet maar volgens de Daikin foutmeldingen tabel betekend EA "Defect in vierwegklep van koeling/verwarming-
schakelsysteem". Is dat niet gewoon een onderdeel dat vervangen kan worden? Maar nogmaals, ben hier verder ook niet in thuis.
Klopt. Dat vind ik ook een logische conclusie. Maar gek genoeg komen zowel Daikin als Energiewacht hier niet mee. Ze komen komende week hopelijk weer dus dan maar vragen.
Vindt het wonderlijk dat de storing alleen voorkomt in de winter maar dan niet op de koudste momenten (s nachts) maar juist op de warmste momenten van de dag.
Wordt er wel gek van. Je kunt er niet op vertrouwen dat je verwarming en warm water hebt en moet steeds checken of hij niet in storing staat.

Acties:
  • 0 Henk 'm!

  • TweakGP
  • Registratie: December 2024
  • Laatst online: 11:44
Hier is de nieuwe versie van de grafieken in de Onecta IOS app v 3.33.2 ook aangekomen.....

Kan niet zeggen dat ik het een verbetering vindt, vond de directe vergelijking met de vorige dag wel prettig en daar moet ik nu voor scrollen. En de rest van de getoonde data is ook aardig onzinnig omdat je zelden of nooit zowel koeling als verwarming op een dag zal hebben.

Acties:
  • 0 Henk 'm!

  • piieter
  • Registratie: Juni 2021
  • Laatst online: 08:51
edvanleeuwen schreef op zondag 16 februari 2025 @ 10:45:
Ik ben even de instellingen van de tank aan het bekijken en zie bij 9.2.1:
E-05: 1
E-06: 1
E-07: 4

Ik heb een tank van een derde partij (door de installateur geplaatst). Klopt die laatste waarde dan?

Als dat zo is: ik heb bij [4-05] 0 staan. Zou dat dan niet 1 moeten zijn?
[E-07] is 1 bij een geïntegreerde tank. De rest van de waarden voor [E-07] is mij niet bekend.
[4-05] is een parameter die bijna iedereen op 0 heeft staan, maar waar die voor is, is volgens mij voor niemand duidelijk.
Aanvulling:
Bij [E-07] ≠ 1 is het tankinstelpunt voor de Legionella-run 55~75°C, stap: 5°C default 70°C.
Bij [E-07] ≠ 1 is de tijdsduur voor de Legionella-run 5~60 min, stap: 5 min default 10 minuten.
Bij [E-07] ≠ 1 is de antipendeltijd 3 uur.

[ Voor 17% gewijzigd door piieter op 16-02-2025 13:34 ]

Buiten-unit: ERGA08EVAH7 | Binnen-unit: EHVH08S18EJ9W | Kamerthermostaat: BRC1HHDAW | 116 m² Vloerverwarming | 3 open verdelers zonder pomp | 13 groepen (3/5/5) | Gasloos sinds 21-09-2023 | Vrijstaande jaren-30 woning, goed geïsoleerd. Schuimbeton vloer.


Acties:
  • 0 Henk 'm!

  • piieter
  • Registratie: Juni 2021
  • Laatst online: 08:51
Warmtepompje schreef op zondag 16 februari 2025 @ 10:00:
[...]


De ontdooiing wordt gestart op basis van diverse factoren, waaronder de buitensensor, maar nog belangrijker de sensor van de wisselaar buiten. Die zal doorgaans defrost starten wanneer deze sensor ongeveer 10 graden kouder meet dan de buitensensor. Maar ook je geleverde warmte zal teruglopen, dat alles is de trigger om defrost te starten.

Dan start de defrost. Compressor stopt. De vierwegklep wordt bekrachtigd en de compressor start weer, de installatie staat nu eigenlijk gewoon in koelmodus. Circulatiepomp gaat op hoogste vermogen draaien. Je koelmiddeltemperatuur zal (zoals je zelf al gezien hebt) dalen omdat je dus aan het koelen bent. Je dunne ¼ leiding wordt de aanvoer van gas/vloeistof en onttrekt warmte via de platenwisselaar aan je cv-water. Opgewarmd zuiggas loopt via de ⅝ leiding terug naar buiten. Deze warmte (energie) word samen met compressiewarmte gebruikt om warm persgas door de wisselaar te sturen.
De ontdooiing wordt beëindigd op basis van een bepaalde tijd maar ook de gemeten temperatuur van de sensor van de wisselaar buitendeel.
De BUH zal alleen bijkomen wanneer de gemeten retourwatertemperatuur onder de 25 graden komt.
Dit ter bescherming van de platenwisselaar in het binnendeel.
Bedankt voor je antwoord!
De retourwatertemperatuur is toch hetzelfde als de Watertemperatuur inlaat platenwarmtewisselaar?
Ik meen me te herinneren dat die ook onder de 25 °C kwam, maar de BUH werd niet aangesproken.
Ik zal hier nog eens goed op letten.
Een tweede puntje:
Je hebt het over een vierwegklep als omschakeling van verwarmen naar koelen als ik het goed heb begrepen.
De warmtepomp van ons kan alleen verwarmen. Maar ik begrijp uit jouw uitleg, dat onze warmtepomp dus wel kan koelen voor de defrost. Klopt dat?
En je bedoelt hiermee toch een andere klep dan de driewegklep die voor het omschakelen van verwarmen van ruimten naar verwarmen van SWW zorgt en omgekeerd?

Buiten-unit: ERGA08EVAH7 | Binnen-unit: EHVH08S18EJ9W | Kamerthermostaat: BRC1HHDAW | 116 m² Vloerverwarming | 3 open verdelers zonder pomp | 13 groepen (3/5/5) | Gasloos sinds 21-09-2023 | Vrijstaande jaren-30 woning, goed geïsoleerd. Schuimbeton vloer.


Acties:
  • 0 Henk 'm!

  • Predge
  • Registratie: Juni 2022
  • Laatst online: 24-10 20:33
Voor de geintresseerde, hier 2 voorbeelden van gisteren en vandaag van onze Daikin en wat die doet met/bij de defrosten. Soms pakt die wel de volle BUH, soms een beetje. Soms geen BUH. Ligt voornamelijk aan inderdaad de 25graden ondergrens voor de CV-retour, maar er zijn wel meer factoren.
Voor de duidelijkheid, wij hebben een 9W versie en de BUH staat op 1 en 2kW over 3 fase, dat maakt in onze geval 3kW of 9kW wat geschakeld mag worden en al bij +3graden buitentemperatuur. Een keuze.
(buitentemperatuur staat er nu niet bij, want zonder zag de grafiek er beter uit)

Afbeeldingslocatie: https://tweakers.net/i/ieOWbH4CYIQzkr313u3jmRROnPY=/800x/filters:strip_icc():strip_exif()/f/image/C4laqvaG1jDYjSy9pT1e5etK.jpg?f=fotoalbum_large

Afbeeldingslocatie: https://tweakers.net/i/ew4HvSFUeLjkHAM_f7PhFcD8Udo=/800x/filters:strip_icc():strip_exif()/f/image/wj571oBPOpQB19HuN0iGjccp.jpg?f=fotoalbum_large

[ Voor 4% gewijzigd door Predge op 16-02-2025 15:19 ]

Pagina: 1 ... 140 ... 156 Laatste

Let op:
Jouw instelling delen? Instellingen bekijken?
https://docs.google.com/s...XVyTQMqI/edit?usp=sharing

Hulp nodig met domotica/ESPaltherma?
Daikin Altherma 3 -> ESPAltherma