WP: NIBE S2125-12 - SMO-S40 / PV: SolarEdge 7200WP / Zeekr 7x AWD Privilege / Home Assistant / Easee Home / Gardena Smart
Iets anders, licht offtopic, maar hier zit de meeste kennis.
Eind maart gaat mijn warmtepomp uit voor een maand of 2. De binnen-unit haal ik uit de schuur om daar een verwarmde betonvloer te maken (is nu straatwerk).
Weet iemand of de binnen-unit zo lang zonder stroom kan zonder dat de instellingen worden gewist? Of zou ik dat allemaal moeten herstellen na die tijd? Anders zet ik hem wel aan de stroom, maar dan uit, in de hoop dat dat de instellingen bewaard.
En weet iemand of er in de binnen-unit (VVM 310) aftapkranen zitten? Heb al wel even in de installatiemanual gekeken, maar die benoemd dat niet heel duidelijk. De binnen-unit is het laagste punt in mijn huis en ik moet hem uiteindelijk weg zien te tillen. Ik wil hem liever niet onnodig open maken van te voren.
Is aftapklep QM1 voldoende om zowel het tapwater als het CV deel af te tappen?
[ Voor 4% gewijzigd door RISL op 15-02-2024 12:04 ]
Nibe F2120-16, VVM310 met SMO40, RMU40. 1 HW PiB
Dat we daar in dit topic 226 bladzijdes met posts voor nodig hebben om dat te accepteren.bioscrasher schreef op donderdag 15 februari 2024 @ 09:33:
[...]
@RISL reken ik dit om, dan kan onze Nibe zo'n 30 jaar mee![]()
Wordt steeds blijer met mijn keuzes
Nibe F2040-8 SMO40. hybride met Atag A244C 7500Wp op Zuiden 2 x Huawei Sun 2000-3KTL-M1
En zie daar waarom je beter éérst alle besparingswerkzaamheden (isoleren, kierdichten, dubbel glas) kunt uitvoeren en dán pas kijken hoe groot de WP is die je nodig hebt.RISL schreef op donderdag 15 februari 2024 @ 09:13:
Mijn Nibe is ook behoorlijk overgedimensioneerd inmiddels.
Vorige eigenaar had niets in huis geïsoleerd en stookte 65 graden met de WP. Wij lage temp in inmiddels volledig geïsoleerd huis.
Een kleiinere WP kan immers verder terugmoduleren en is daarmee zuiniger…
Verdraagzaamheid is het hoogste gebod
en wie dat niet eert die schoppen we rot.
<John O`Mill>
@Hippe Lip tenzij overdimensioneren - met de daarbij behorende straf van wat hoger verbruik - je middle name is.Hippe Lip schreef op donderdag 15 februari 2024 @ 11:28:
[...]
En zie daar waarom je beter éérst alle besparingswerkzaamheden (isoleren, kierdichten, dubbel glas) kunt uitvoeren en dán pas kijken hoe groot de WP is die je nodig hebt.
Een kleiinere WP kan immers verder terugmoduleren en is daarmee zuiniger…🤷♂️
Ik ga nu eenmaal liever met een 4x4 dan met een klein stads autootje naar een boeren feest toe
Met een stevige dame op het dak weet je ook zeker dat je volledig all electric kunt bij -10.
Niet dat dat zo vaak voorkomt maar then angain, waarom rijden we niet allemaal in een 0,7 liter 2,5 cylinder eco kruipmobiel?
Isoleren blijft echter belangrijk, maar daar heb je niets aan als er al eenbestaande unit op je dak staat.
Nibe F2120-16, UKV300, SMOS40, RMU-S40, 10kWp, 15KVA / 30kWh Victron ESS
Zeker. Vorige eigenaar was mentaal niet helemaal goed. Hij heeft (veel te) veel geld betaald voor deze WP en zonnepanelen, zodat zijn huis energielabel A had en beter verkoopbaar zijn. Het was echter een enorme slechte dag op de dag dat we zijn gaan kijken en het waaide binnen, het water liep langs de binnenkant van de ruiten.Hippe Lip schreef op donderdag 15 februari 2024 @ 11:28:
[...]
En zie daar waarom je beter éérst alle besparingswerkzaamheden (isoleren, kierdichten, dubbel glas) kunt uitvoeren en dán pas kijken hoe groot de WP is die je nodig hebt.
Een kleiinere WP kan immers verder terugmoduleren en is daarmee zuiniger…🤷♂️
Laten we zeggen dat hij zijn investering er niet heeft uitgehaald omdat wij de enige waren die dit huis aandurfden. Alle andere kopers haakten af.
Maar goed, ook wij zijn er nog niet, iedere jaar zetten we wat stappen de goede kant op.
Nibe F2120-16, VVM310 met SMO40, RMU40. 1 HW PiB
@RISL gaaf zo'n uitdaging. Las dat de breekhamers in de aanbieding zijn bij de aajaajippiejippiejeeee shopRISL schreef op donderdag 15 februari 2024 @ 11:58:
[...]
Zeker. Vorige eigenaar was mentaal niet helemaal goed. Hij heeft (veel te) veel geld betaald voor deze WP en zonnepanelen, zodat zijn huis energielabel A had en beter verkoopbaar zijn. Het was echter een enorme slechte dag op de dag dat we zijn gaan kijken en het waaide binnen, het water liep langs de binnenkant van de ruiten.
Laten we zeggen dat hij zijn investering er niet heeft uitgehaald omdat wij de enige waren die dit huis aandurfden. Alle andere kopers haakten af.
Maar goed, ook wij zijn er nog niet, iedere jaar zetten we wat stappen de goede kant op.
Nibe F2120-16, UKV300, SMOS40, RMU-S40, 10kWp, 15KVA / 30kWh Victron ESS
Tijdschema, koelen als de zon schijnt. Werkt hier prima.mvrooij schreef op donderdag 15 februari 2024 @ 09:59:
Vraag me wel af of een S2125-X dan langer mee zal gaan dan de F en oudere reeksen. De S2125's heeft natuurlijk veel minder starts omdat die met ontdooien niet hoeft te stoppen/starten.
Ik heb nu na 14 maanden draaien 900 starts/stops. En daar is denk ik 60/70% zeker het koelen van (dan start/stopt hij heel vaak helaas, waarschijnlijk omdat hij zijn vermogen niet kwijt kan. Deze zomer eens kijken of ik dit kan verbeteren) moet je nagaan.
Je kunt op instellingen toch gewoon opslaan op een usb stick? Scheelt je veel gedoe.RISL schreef op donderdag 15 februari 2024 @ 10:24:
Ik hoop dat de mijne ook nog lang mee gaat. Daarna over naar een brine-warmtepomp. Heb terrein genoeg om een bron te maken op eigen erf.
Iets anders, licht offtopic, maar hier zit de meeste kennis.
Eind maart gaat mijn warmtepomp uit voor een maand of 2. De binnen-unit haal ik uit de schuur om daar een verwarmde betonvloer te maken (is nu straatwerk).
Weet iemand of de binnen-unit zo lang zonder stroom kan zonder dat de instellingen worden gewist? Of zou ik dat allemaal moeten herstellen na die tijd? Anders zet ik hem wel aan de stroom, maar dan uit, in de hoop dat dat de instellingen bewaard.
En weet iemand of er in de binnen-unit (VVM 310) aftapkranen zitten? Heb al wel even in de installatiemanual gekeken, maar die benoemd dat niet heel duidelijk. De binnen-unit is het laagste punt in mijn huis en ik moet hem uiteindelijk weg zien te tillen. Ik wil hem liever niet onnodig open maken van te voren.
Is aftapklep QM1 voldoende om zowel het tapwater als het CV deel af te tappen?
in de changelog staat ook geen informatie, dus ik blijf nog wel even op de oude versie.
Zit toch al op myuplink, dus geen idee wat er voor mij gaat veranderen
[ Voor 12% gewijzigd door pkleingu2 op 15-02-2024 12:41 ]
/f/image/GZVluK148tNmOCJQDTnmb0ek.png?f=fotoalbum_large)
Mijn bedoeling, hersenspinsel
Als ik het aantal GM van -60 naar -120 zet zullen zowel de afbouw en opbouw tweemaal zo lang zijn en, wat ik heb gemerkt, ook de temp in de vloer instabierl is en daarmee minder comfort geeft. In mijn configuratie dan.
Ben benieuwd naar jullie feedback.
NIBE: S2125-12 | SMO S40 | RSV-300X | UKV100 | ELK9 | PV: 4000kWh/pj | GASLOOS | VLOERVERWARMING 60m2 + 6 RADIATOREN | HUISBJ: 2004
O, dat weet ik niet?G-addict schreef op donderdag 15 februari 2024 @ 12:31:
[...]
Je kunt op instellingen toch gewoon opslaan op een usb stick? Scheelt je veel gedoe.
Zal ik gaan uitzoeken, bedankt voor de tip.
Nibe F2120-16, VVM310 met SMO40, RMU40. 1 HW PiB
SMO 40 installatiehandleiding blz. 52 en 53:RISL schreef op donderdag 15 februari 2024 @ 13:14:
[...]
O, dat weet ik niet?
Zal ik gaan uitzoeken, bedankt voor de tip.
USB-service-uitgang
SMO 40 is voorzien van een USB-aansluiting in de display-eenheid. Deze USB-aansluiting kan worden gebruikt voor het aansluiten van een USB-geheugen voor het updaten van de software, het opslaan van gelogde informatie en het verwerken van de instellingen in de SMO 40. Wanneer een USB-geheugen wordt aangesloten, verschijnt er een nieuw menu (menu 7) op het display.
Menu 7.3 - instellingen beheren
Hier kunt u alle menu-instellingen (gebruikers- en servicemenu's) beheren (opslaan als of ophalen uit) in de
SMO 40 met een USB-geheugen. Via "instellingen bewaren" slaat u de menu-instellingen in het USB-geheugen op, zodat u deze later kunt herstellen of naar een andere SMO 40 kunt kopiëren.
Voorzichtig! Als u de menu-instellingen opslaat in het USBgeheugen, vervangt u alle eerdere, in het USBgeheugen opgeslagen instellingen. Via "instellingen herstellen" reset u alle menu instellingen vanaf het USB-geheugen.
Voorzichtig! Het resetten van de menu-instellingen vanaf het USB-geheugen kan niet ongedaan worden gemaakt
Nibe F2120-16, VVM310 met SMO40, RMU40. 1 HW PiB
Ik zal wel dom zijn, maar als je opbouwt naar 60 en vervolgens weer zakt naar -60 is de op en afbouw na 1x net zo lang als dat je je gm naar -120 zet en elke keer van 0 naar -120 zakt en weer terug ;-)martius schreef op donderdag 15 februari 2024 @ 12:56:
Vraag aangaande onderstaande. Is er een mogelijkheid om na de afbouw tot -X GM (in deze -60 = ongeveer 60 min) de opbouw tot 0 GM tweemaal zo lang te laten zijn? Hiermee zou de afbouw 60min en de opbouw 120 minuten.
[Afbeelding]
Mijn bedoeling, hersenspinsel, is om hiermee langer warmte in het systeem te houden zodat de temp in de vloer bijv. stabieler wordt. Doel is niet om het aantal start-stops te verlagen.
Als ik het aantal GM van -60 naar -120 zet zullen zowel de afbouw en opbouw tweemaal zo lang zijn en, wat ik heb gemerkt, ook de temp in de vloer instabierl is en daarmee minder comfort geeft. In mijn configuratie dan.
Ben benieuwd naar jullie feedback.
Dat kan ook een erg goede zijn, je wil zeggen dat door het 24/7 draaien het juist veel start stops geeft? En ik beter de instelling kan maken koelen tussen 11:00 en 18:00 bijvoorbeeld.G-addict schreef op donderdag 15 februari 2024 @ 12:29:
[...]
Tijdschema, koelen als de zon schijnt. Werkt hier prima.
[ Voor 11% gewijzigd door mvrooij op 15-02-2024 16:20 ]
WP: NIBE S2125-12 - SMO-S40 / PV: SolarEdge 7200WP / Zeekr 7x AWD Privilege / Home Assistant / Easee Home / Gardena Smart
Dom, dom, misschien leg ik het niet goed uit,Piper schreef op donderdag 15 februari 2024 @ 15:51:
[...]
Ik zal wel dom zijn, maar als je opbouwt naar 60 en vervolgens weer zakt naar -60 is de op en afbouw na 1x net zo lang als dat je je gm naar -120 zet en elke keer van 0 naar -120 zakt en weer terug ;-)
De afbouw-opbouw gaat van 0 naar -60 en terug 0, niet naar +60.
Gaat erom dat het verwarm gedeelte tweemaal zo lang duurt als dat het nu doet.
0 >> -60 in 60min
-60 >> 0 in 120min
Voor SWW runs geldt dit natuurlijk niet.
[ Voor 4% gewijzigd door martius op 15-02-2024 17:05 ]
NIBE: S2125-12 | SMO S40 | RSV-300X | UKV100 | ELK9 | PV: 4000kWh/pj | GASLOOS | VLOERVERWARMING 60m2 + 6 RADIATOREN | HUISBJ: 2004
Ja, ik doe dit zo voor koelen en verwarmen (zolang het overdag niet vriest). Ik verwarm van 10.00 tot 22.30. Dat resulteert meestal in 3 runs voor cv en 1 run voor sww. Het idee is dat de vloer, je buffer, in de nacht wat afkoelt en je dit overdag weer aanvult. Koelen idem, maar resulteert wel in wat meer starts. Wellicht dat er nog een run van het cv bedrijf afkan als je de gewenste temperatuur in de avond een halve graad verhoogt.mvrooij schreef op donderdag 15 februari 2024 @ 16:11:
[...]
Dat kan ook een erg goede zijn, je wil zeggen dat door het 24/7 draaien het juist veel start stops geeft? En ik beter de instelling kan maken koelen tussen 11:00 en 18:00 bijvoorbeeld.
Zoiets doe ik ook, maar na de sww run zet ik de gewenste temperatuur een graad hoger en hij blijft verder lopen. Heel vaak 1 run per dag (wel binnen de 12 uur blijven anders komt er, bij mij in ieder geval, een pitstop bij). Sinds vorig jaar doe ik het zo en blijf onder de 600 starts per jaar.G-addict schreef op donderdag 15 februari 2024 @ 17:41:
[...]
Ja, ik doe dit zo voor koelen en verwarmen (zolang het overdag niet vriest). Ik verwarm van 10.00 tot 22.30. Dat resulteert meestal in 3 runs voor cv en 1 run voor sww. Het idee is dat de vloer, je buffer, in de nacht wat afkoelt en je dit overdag weer aanvult. Koelen idem, maar resulteert wel in wat meer starts. Wellicht dat er nog een run van het cv bedrijf afkan als je de gewenste temperatuur in de avond een halve graad verhoogt.
[Afbeelding]
Mijn WP staat er deze week 6 jaar en ik heb nu 7432 starts in 16047 uur totaal. 72378 kWh CV in zo'n 15000 uur en 7100kWh sww op compressor in 1055 uur.
Nibe F2120-12,VVM320, 4440Wp LG NeonR 1425Wp Solarwatt ZZO
Nibe F2120-12,VVM320, 4440Wp LG NeonR 1425Wp Solarwatt ZZO
@Sunri5e Ik heb net gecheckt en mijn systeem is uit te lezen, kun je je router eens herstarten?Sunri5e schreef op donderdag 15 februari 2024 @ 20:59:
Mijn systeem is offline. Er is gewoon een netwerkverbinding en ik heb een IP adres maar sinds vorige week kan ik mijn systeem niet meer uitlezen via MyUplink. Nu zie ik opeens dat hij offline is. Hoe kan dat? Het systeem aan en uitzetten werkt niet.
[Afbeelding]
Nibe F2120-16, UKV300, SMOS40, RMU-S40, 10kWp, 15KVA / 30kWh Victron ESS
Ja, misschien doe ik wat te moeilijk. Zit nu op zo'n 1900 starts, sinds vorig jaar februari, dus dat is helemaal niet verkeerd als je het zo bekijkt.Gerbenvl schreef op woensdag 14 februari 2024 @ 17:46:
[...]
Volgens mij is dit niet heel verkeerd bij deze hoge buiten temperaturen. [...]
Als je warmtepomp 100k-120k starts aan kan dan is er toch ook niet veel mis met de wat kortere runs? Als we uitgaan van 20 jaar levensduur dan mag je 6000 runs op jaarbasis hebben.
Enige is dat ik met de Nibe settings het idee heb dat het veel zuiniger/effectiever kan.
Ook hebben de nibe settings de neiging om het gewoon weer dik 22 tot bijna 23 graden te laten worden, ondanks dat de rmu op 21.5 staat. Ik snap daar nog steeds niks van. Volgens nibe zou de rmu, in 'graden mode' als beinvloeder/thermostaat moeten werken, maar wat je ook instelt, het systeem negeert het domweg. Het is een heel duur, heel dom display.
Ook blijft de temperatuur met de nibe settings niet erg constant, het verschil tussen dag en nacht is soms wel 3 graden. Ga je 's avonds naar bed met bijna 23 graden, staat ie 's ochtends weer onder de 20. Met mijn eigen setings blijft het rond de 21.5 zweven plus of min een halve graad. Veel constanter.
[ Voor 13% gewijzigd door Borisvkr op 16-02-2024 14:55 ]
Hear! Hear!
Ik ben er ook ingestonken
NIBE: S2125-12 | SMO S40 | RSV-300X | UKV100 | ELK9 | PV: 4000kWh/pj | GASLOOS | VLOERVERWARMING 60m2 + 6 RADIATOREN | HUISBJ: 2004
Ik heb een probleem met de periode temperatuur verhoging van mijn nibe f2120-12. De temperatuur komt niet boven 48 graden uit . Ik heb de temperatuur ingesteld op 44-47 graden met 1x per week een legionella run. Die run werkt niet . Vor8g jaar voordat ik een 2e buffervat erbij had kreeg ik de temperatuur boven de 57 graden. Ik heb geen elk.
Ik heb dit probleem eerder gezien op dit forum, maar nog geen antwoord gezien. Is er iemand die weet dat dit zou kunnen zijn?
Foutmelding: Onsuccesvolle periodieke verhoging - EB100-EP14
.
[ Voor 7% gewijzigd door Hun op 16-02-2024 15:34 ]
@Borisvkr kijkt jouw Nibe naar de gemiddelde of actele buitentemperatuur?Borisvkr schreef op vrijdag 16 februari 2024 @ 14:52:
[...]
Ja, misschien doe ik wat te moeilijk. Zit nu op zo'n 1900 starts, sinds vorig jaar februari, dus dat is helemaal niet verkeerd als je het zo bekijkt.
Enige is dat ik met de Nibe settings het idee heb dat het veel zuiniger/effectiever kan.
Ook hebben de nibe settings de neiging om het gewoon weer dik 22 tot bijna 23 graden te laten worden, ondanks dat de rmu op 21.5 staat. Ik snap daar nog steeds niks van. Volgens nibe zou de rmu, in 'graden mode' als beinvloeder/thermostaat moeten werken, maar wat je ook instelt, het systeem negeert het domweg. Het is een heel duur, heel dom display.
Ook blijft de temperatuur met de nibe settings niet erg constant, het verschil tussen dag en nacht is soms wel 3 graden. Ga je 's avonds naar bed met bijna 23 graden, staat ie 's ochtends weer onder de 20. Met mijn eigen setings blijft het rond de 21.5 zweven plus of min een halve graad. Veel constanter.
Met radiatoren heb ik hem op direct gezet zodat die overshoot adhv de buitentemperatuur wat sneller wordt ingeperkt
@DIY @Knowbody nu heb ik deze setting veranderd van 24 uur naar 0, schiet me lek als ik weet waar en in welk menu ik dit heb aangepast
Nibe F2120-16, UKV300, SMOS40, RMU-S40, 10kWp, 15KVA / 30kWh Victron ESS
@bioscrasher euh....in de handleiding gekeken?
@Borisvkr Ik heb het topic even niet gevolgd. Het is handig als je aangeeft wanneer de temperatuur zo hoog word. Bv zoninstraling of een kachel? Als dat nl niet de oorzaak is staat je stooklijn niet goed. Start GM of een andere instelling is uiteraard ook van invloed, maar ik ga er even vanuit dat je geen bijzondere instellingen hebt gedaan.
Met zon instraling of als je een kachel hebt zal de temperatuur afhankelijk van de situatie meer of minder gaan oplopen. In de nacht valt dat weg en zal de temp weer richting setpoint gaan. Dit is m.i. juist goed omdat je warmte buffert.
Je kunt dit nooit 100% voorkomen. Als je nl de invloed/factor te hoog zet word je ruimtetemperatuur instabiel.
En dat de rmu vooral een overprijsde gadget is, ben ik met je eens
[ Voor 80% gewijzigd door DIY op 16-02-2024 17:23 ]
Volgens mij een SMO 20 of SMO 40. Hoe kun je dat zien?DIY schreef op vrijdag 16 februari 2024 @ 16:51:
@Sunri5e nice! Heb je de HY20 of 40 controller?
@bioscrasher euh.... handleiding kapot?
Jeetje, heb ik net in december een kwh meter gekocht :-)Sunri5e schreef op vrijdag 16 februari 2024 @ 16:45:
Sinds dat in 2 weken geleden het systeem heb geüpdatet zie ik opeens een nieuw menu:
[Afbeelding]
Leg de waardes eens naast elkaar ... bij mij zie ik een verschil van 18-20% in wat de kwh meter registreert en deze logs.G-addict schreef op vrijdag 16 februari 2024 @ 16:59:
[...]
Jeetje, heb ik net in december een kwh meter gekocht :-)
Ik heb hier eerder over geschreven. Wat ik heb begrepen is dat deze waardes indicatief zijn, iig in mijn geval voor mijn installatie. Laten we hopen dat ze voor jou dichter bij elkaar zitten.
NIBE: S2125-12 | SMO S40 | RSV-300X | UKV100 | ELK9 | PV: 4000kWh/pj | GASLOOS | VLOERVERWARMING 60m2 + 6 RADIATOREN | HUISBJ: 2004
Heb je een linkje naar dat stukje wat je heb beschreven?martius schreef op vrijdag 16 februari 2024 @ 17:08:
[...]
Leg de waardes eens naast elkaar ... bij mij zie ik een verschil van 18-20% in wat de kwh meter registreert en deze logs.
Ik heb hier eerder over geschreven. Wat ik heb begrepen is dat deze waardes indicatief zijn, iig in mijn geval voor mijn installatie. Laten we hopen dat ze voor jou dichter bij elkaar zitten.
Sure .... linkjeSunri5e schreef op vrijdag 16 februari 2024 @ 17:12:
[...]
Heb je een linkje naar dat stukje wat je heb beschreven?
NIBE: S2125-12 | SMO S40 | RSV-300X | UKV100 | ELK9 | PV: 4000kWh/pj | GASLOOS | VLOERVERWARMING 60m2 + 6 RADIATOREN | HUISBJ: 2004
Het ding zit er verder langs, dan mijn electriciteitsmeter voor het hele huis, laat staan het echte verbruik van de WP zelf.G-addict schreef op vrijdag 16 februari 2024 @ 16:59:
[...]
Jeetje, heb ik net in december een kwh meter gekocht :-)
Nibe F2120-12,VVM320, 4440Wp LG NeonR 1425Wp Solarwatt ZZO
Registreert nibe 20% meer of minder dan de kwh meter? Ik kan het nog niet vergelijken, heb de updste nog niet gedaan dus check alles ook nog via myupway.com ipv myuplink. Niet updaten als het niet hoeft, ik laat dat graag aan anderen over 😀. Als ik niks hoor over bugs etc. dan volg ik wel een keer.martius schreef op vrijdag 16 februari 2024 @ 17:08:
[...]
Leg de waardes eens naast elkaar ... bij mij zie ik een verschil van 18-20% in wat de kwh meter registreert en deze logs.
Ik heb hier eerder over geschreven. Wat ik heb begrepen is dat deze waardes indicatief zijn, iig in mijn geval voor mijn installatie. Laten we hopen dat ze voor jou dichter bij elkaar zitten.
Nine registreert in mijn geval onderstaande minder dan de HomeWizard 3fase meter.G-addict schreef op vrijdag 16 februari 2024 @ 19:04:
[...]
Registreert nibe 20% meer of minder dan de kwh meter? Ik kan het nog niet vergelijken, heb de updste nog niet gedaan dus check alles ook nog via myupway.com ipv myuplink. Niet updaten als het niet hoeft, ik laat dat graag aan anderen over 😀. Als ik niks hoor over bugs etc. dan volg ik wel een keer.
NIBE: S2125-12 | SMO S40 | RSV-300X | UKV100 | ELK9 | PV: 4000kWh/pj | GASLOOS | VLOERVERWARMING 60m2 + 6 RADIATOREN | HUISBJ: 2004
Filtertijd ? Staat wel ergensbioscrasher schreef op vrijdag 16 februari 2024 @ 15:58:
[...]
@Borisvkr kijkt jouw Nibe naar de gemiddelde of actele buitentemperatuur?
Met radiatoren heb ik hem op direct gezet zodat die overshoot adhv de buitentemperatuur wat sneller wordt ingeperkt
@DIY @Knowbody nu heb ik deze setting veranderd van 24 uur naar 0, schiet me lek als ik weet waar en in welk menu ik dit heb aangepast
0599 BJ 2022, Nibe Split 12 kW, SMO S40. Getuned naar 56 Hz max, 20 lpm debiet verwarming en koeling, stille mode altijd aan.Hier verdwijnt de legionella aangroei dagelijks in het riool. 9000 Wp plat dak 10xNO, 10xZW, 5xZO
Daarvoor moet de bijverwarming meedoen, anders kunt het gewoon niet om de 55 graden in het vat te halen.Hun schreef op vrijdag 16 februari 2024 @ 15:33:
Hallo iedereen,
Ik heb een probleem met de periode temperatuur verhoging van mijn nibe f2120-12. De temperatuur komt niet boven 48 graden uit . Ik heb de temperatuur ingesteld op 44-47 graden met 1x per week een legionella run. Die run werkt niet . Vor8g jaar voordat ik een 2e buffervat erbij had kreeg ik de temperatuur boven de 57 graden. Ik heb geen elk.
Ik heb dit probleem eerder gezien op dit forum, maar nog geen antwoord gezien. Is er iemand die weet dat dit zou kunnen zijn?
Foutmelding: Onsuccesvolle periodieke verhoging - EB100-EP14
.[Afbeelding]
Meestal staan automaten uit of staat het ding geblokkeerd in de software.
0599 BJ 2022, Nibe Split 12 kW, SMO S40. Getuned naar 56 Hz max, 20 lpm debiet verwarming en koeling, stille mode altijd aan.Hier verdwijnt de legionella aangroei dagelijks in het riool. 9000 Wp plat dak 10xNO, 10xZW, 5xZO
Inderdaad werkt het niet goed genoeg met de standaard Nibe settings en RMU. Zeer jammer dat ze dat niet beter maken in de software. Het moet gewoon kunnen, ook met vloerverwarming maar de software is er niet geschikt voor.Borisvkr schreef op vrijdag 16 februari 2024 @ 14:52:
[...]
Ja, misschien doe ik wat te moeilijk. Zit nu op zo'n 1900 starts, sinds vorig jaar februari, dus dat is helemaal niet verkeerd als je het zo bekijkt.
Enige is dat ik met de Nibe settings het idee heb dat het veel zuiniger/effectiever kan.
Ook hebben de nibe settings de neiging om het gewoon weer dik 22 tot bijna 23 graden te laten worden, ondanks dat de rmu op 21.5 staat. Ik snap daar nog steeds niks van. Volgens nibe zou de rmu, in 'graden mode' als beinvloeder/thermostaat moeten werken, maar wat je ook instelt, het systeem negeert het domweg. Het is een heel duur, heel dom display.
Ook blijft de temperatuur met de nibe settings niet erg constant, het verschil tussen dag en nacht is soms wel 3 graden. Ga je 's avonds naar bed met bijna 23 graden, staat ie 's ochtends weer onder de 20. Met mijn eigen setings blijft het rond de 21.5 zweven plus of min een halve graad. Veel constanter.
De RMU kan dus maar beter niet aangevinkt zijn in 1.3.3.
Bij lage stooklijn hoort mijn inziens een hoge factor voor de weerregeling. Dat werkt best wel hier.
0599 BJ 2022, Nibe Split 12 kW, SMO S40. Getuned naar 56 Hz max, 20 lpm debiet verwarming en koeling, stille mode altijd aan.Hier verdwijnt de legionella aangroei dagelijks in het riool. 9000 Wp plat dak 10xNO, 10xZW, 5xZO
@Knowbody dank voor je tip, ik had in een zeldzaam helder moment nog een plaatje geschoten van deze setting avorens iets te veranderen
Zag tevens dat ik de weersafhankelijke regelijk op "uit" had staan dus het systeem is gewoon reactief op wat er in de woonkamer - referentie - gebeurt als gevolg van hogere temperaturen.
Tenzij weersafhankelijk iets anders is dan stooklijn op buitentemperatuur...
@DIY zo'n manual is handig maar dan moet je wel de zoekterm te binnen schieten, vandaar ook mijn vraag.
Nibe F2120-16, UKV300, SMOS40, RMU-S40, 10kWp, 15KVA / 30kWh Victron ESS
Dus zolang je verhouding draaiuren : starts stops 1 : 1,5 is lijkt het mij niet heel gek. Of andersom: runs van minimaal 40 minuten (inc defrosts).
Wij tweakers zitten denk ik wat preciezer op de start stops te kijken. Alleen zolang je maar niet in echte pendel modus komt met > 2 starts per uur door dichtgelopen na-regelingen of echt hele verkeerde instellingen is het denk ik al snel prima?
Bronnen:
- https://warmtepomp-panel.nl/levensduur_warmtepomp.html
- https://warmtepomp-weetje...e-en-praktijk-levensduur/
- https://klimaatproductenk...ing/warmtepomp/levensduur
- https://warmtepomp-tips.n.../onderhoud-en-levensduur/
mvrooij schreef op donderdag 15 februari 2024 @ 09:59:
Vraag me wel af of een S2125-X dan langer mee zal gaan dan de F en oudere reeksen. De S2125's heeft natuurlijk veel minder starts omdat die met ontdooien niet hoeft te stoppen/starten.
Ik heb nu na 14 maanden draaien 900 starts/stops. En daar is denk ik 60/70% zeker het koelen van (dan start/stopt hij heel vaak helaas, waarschijnlijk omdat hij zijn vermogen niet kwijt kan. Deze zomer eens kijken of ik dit kan verbeteren) moet je nagaan.
Nou, hij zal dan iig niet zo snel stuk gaan op de start/stops. Maar er kan nog van alles anders stuk in de tussentijdbioscrasher schreef op donderdag 15 februari 2024 @ 09:33:
[...]
@RISL reken ik dit om, dan kan onze Nibe zo'n 30 jaar mee![]()
Wordt steeds blijer met mijn keuzes
Netjes. Op zich zou je hem toch wat vaker mogen laten starten/stoppen gezien bovenstaande cijfers? Zou de COP misschien wat beter maken? De mega lange run krijg je nu voor elkaar omdat de SWW icm de graad verhoging de GM's flink negatief trekt? Hier geen SWW dus krijg de GM niet zo negatief om een hele lang run te krijgenLangeFries schreef op donderdag 15 februari 2024 @ 20:06:
[...]
Zoiets doe ik ook, maar na de sww run zet ik de gewenste temperatuur een graad hoger en hij blijft verder lopen. Heel vaak 1 run per dag (wel binnen de 12 uur blijven anders komt er, bij mij in ieder geval, een pitstop bij). Sinds vorig jaar doe ik het zo en blijf onder de 600 starts per jaar.
Mijn WP staat er deze week 6 jaar en ik heb nu 7432 starts in 16047 uur totaal. 72378 kWh CV in zo'n 15000 uur en 7100kWh sww op compressor in 1055 uur.
Met dit wat warmere weer zet hem 's nachts nu wel helemaal uit. Als hij in de ochtend daar uit komt en dan nog eerst een defrost eroverheen krijgt dan krijg ik wel een lange run voor elkaar van 3 uur. Maar anders is het heel lastig met deze omstandigheden bij mij.
Wat bedoel je trouwens met "hij blijft verder op lopen"? Na de graad hoger zet je hem later nog een graad hoger?
WP: Nibe AMS 20-6 / SMO40 / UKV100 serie. Afgifte: ZLTV radiatoren (Climarad Vita / Jaga Vertiga Hybrids)
Weersafhankelijk zal hij altijd draaien?bioscrasher schreef op vrijdag 16 februari 2024 @ 21:34:
[...]
Zag tevens dat ik de weersafhankelijke regelijk op "uit" had staan dus het systeem is gewoon reactief op wat er in de woonkamer - referentie - gebeurt als gevolg van hogere temperaturen.
Tenzij weersafhankelijk iets anders is dan stooklijn op buitentemperatuur...
Je bedoeld dat de "weerregeling" uit staat die wat vooruit kijkt naar de weersverwachting?
Nibe kent alleen een mechanisme dat de RMU de stooklijn/weersafhankelijke regeling iets kan beïnvloeden. Menu 1.9.4 in de SMO40 of 1.3(?) bij de SMOS40. Andere merken (Elga Ace) hebben wel iets wat de WP 100% op de kamerthermosstaat kan laten draaien, naar mijn weten heeft Nibe dit niet. Waarom weet ik niet, denk dat het gewoon niet verstandig is
[ Voor 4% gewijzigd door Gerbenvl op 17-02-2024 10:16 ]
WP: Nibe AMS 20-6 / SMO40 / UKV100 serie. Afgifte: ZLTV radiatoren (Climarad Vita / Jaga Vertiga Hybrids)
@Gerbenvl dankjewel voor het wakkerschudden van mijn brein - weekend heGerbenvl schreef op zaterdag 17 februari 2024 @ 10:15:
[...]
Weersafhankelijk zal hij altijd draaien?
Je bedoeld dat de "weerregeling" uit staat die wat vooruit kijkt naar de weersverwachting?
Nibe kent alleen een mechanisme dat de RMU de stooklijn/weersafhankelijke regeling iets kan beïnvloeden. Menu 1.9.4 in de SMO40 of 1.3(?) bij de SMOS40. Andere merken (Elga Ace) hebben wel iets wat de WP 100% op de kamerthermosstaat kan laten draaien, naar mijn weten heeft Nibe dit niet. Waarom weet ik niet, denk dat het gewoon niet verstandig is
Ik draai dus op een stooklijn met buitensensor.
Vraag is of de filtertijd ingrijpt op de stooklijn buitentemperatuur meting of op de weerregeling.
Ik denk het eerste.
Nibe F2120-16, UKV300, SMOS40, RMU-S40, 10kWp, 15KVA / 30kWh Victron ESS
Maar hij komt niet hoger dan 49 graden. Ik zou zeggen dat ie dan de 55 zou moeten halen. Ik zal de elektrische bijverwarming aanzetten. Maar volgens mij stond die vorig jaar ook uit toen ik 57 graden haalde. Een andere vraag: zit er altijd een electrische element in de f2120. Ik meen gelezen te hebben dat niet alle een ELK hebben.Knowbody schreef op vrijdag 16 februari 2024 @ 20:54:
[...]
Daarvoor moet de bijverwarming meedoen, anders kunt het gewoon niet om de 55 graden in het vat te halen.
Meestal staan automaten uit of staat het ding geblokkeerd in de software.
Om het water 55 geen te krijgen zal de aanvoer temperatuur zeker een paar graden daarboven moeten bereiken.Hun schreef op zaterdag 17 februari 2024 @ 10:51:
[...]
Maar hij komt niet hoger dan 49 graden. Ik zou zeggen dat ie dan de 55 zou moeten halen. Ik zal de elektrische bijverwarming aanzetten. Maar volgens mij stond die vorig jaar ook uit toen ik 57 graden haalde. Een andere vraag: zit er altijd een electrische element in de f2120. Ik meen gelezen te hebben dat niet alle een ELK hebben.
De retourtemperatuur bij R410A kan maximaal 55 graden bereiken, en dat is de reden dat jouw vat dan ongeveer tot die 49 komt.
Overigens doe ik niet mee met legionella preventie omdat ik van mening ben dat 1x in de week of 2 weken nergens op slaat. Dan moet je het continue doen.
Die ene keer in de week is "zinvol" als er die week geen afname was van warmwater, dus bij afwezigheid. En dat is waarom het programma erin zit.
0599 BJ 2022, Nibe Split 12 kW, SMO S40. Getuned naar 56 Hz max, 20 lpm debiet verwarming en koeling, stille mode altijd aan.Hier verdwijnt de legionella aangroei dagelijks in het riool. 9000 Wp plat dak 10xNO, 10xZW, 5xZO
De weerregeling staat op 10, de smart price adaption staat op opslaan Plus en voor SWW staat het uit.
Komend vanuit de nachtverlaging van 2 punten op de stooklijn (die staat op 2 / 2) gaat de WP regeling in de ochtend niet gelijk beginnen maar wacht netjes een beter moment af en dat werkt best prettig.
Je ziet dat mooi aan de berekende aanvoertemperatuur. In de praktijk loopt hierdoor in de loop van de dag de binnentemperatuur nog steeds wat op, en dat is wat ik wil.
0599 BJ 2022, Nibe Split 12 kW, SMO S40. Getuned naar 56 Hz max, 20 lpm debiet verwarming en koeling, stille mode altijd aan.Hier verdwijnt de legionella aangroei dagelijks in het riool. 9000 Wp plat dak 10xNO, 10xZW, 5xZO
Hier hetzelfde probleem. Hij krijgt hem niet boven de 57 graden uit.Hun schreef op vrijdag 16 februari 2024 @ 15:33:
Hallo iedereen,
Ik heb een probleem met de periode temperatuur verhoging van mijn nibe f2120-12. De temperatuur komt niet boven 48 graden uit . Ik heb de temperatuur ingesteld op 44-47 graden met 1x per week een legionella run. Die run werkt niet . Vor8g jaar voordat ik een 2e buffervat erbij had kreeg ik de temperatuur boven de 57 graden. Ik heb geen elk.
Ik heb dit probleem eerder gezien op dit forum, maar nog geen antwoord gezien. Is er iemand die weet dat dit zou kunnen zijn?
Foutmelding: Onsuccesvolle periodieke verhoging - EB100-EP14
.[Afbeelding]
Lijkt mij dat dit veel te veel is, en dat de unit veel te ruim is afgesteld. Wat is wijsheid om dit en het pendelgedrag terug te brengen?
-= Very annoying forum person =-
Dat ga ik ook binnenkort even proberen, de weerregeling inschakelen. Eens kijken hoe dat gaat.Knowbody schreef op vrijdag 16 februari 2024 @ 20:58:
[...]
Inderdaad werkt het niet goed genoeg met de standaard Nibe settings en RMU. Zeer jammer dat ze dat niet beter maken in de software. Het moet gewoon kunnen, ook met vloerverwarming maar de software is er niet geschikt voor.
De RMU kan dus maar beter niet aangevinkt zijn in 1.3.3.
Bij lage stooklijn hoort mijn inziens een hoge factor voor de weerregeling. Dat werkt best wel hier.
Ondertussen ben ik er achter hoe ik vanuit Node-RED de verwarming aan en uit kan zetten, en de rmu temperatuur kan uitlezen. Ga ik zelf wel een software RMU bouwen die wel werkt
Ik heb nog een oude plasma tv, energieslurper, ik kan aan de grafiek van de rmu zien wanneer dat ding aan gaat 's avonds en wanneer hij weer uit gaat. De woonkamer warmt dan gewoon heel snel 1 graad extra op... je zou haast zo gaan automatiseren dat als de tv aan gaat, de stooklijn een puntje naar beneden kan
[ Voor 23% gewijzigd door Borisvkr op 17-02-2024 15:47 ]
Als je nou eens gewoon de gemeten waarden een tijdje live monitort, zie je waarschijnlijk dat het te maken zal hebben met de Tr die naar 55 graden gaat.Sunri5e schreef op zaterdag 17 februari 2024 @ 14:00:
Ik heb echt het idee dat mijn elektrische element veel te snel bijspringt. Is er een mogelijkheid om deze instelling te wijzigen zodat hij veel meer op de warmtepomp zelf draait?
0599 BJ 2022, Nibe Split 12 kW, SMO S40. Getuned naar 56 Hz max, 20 lpm debiet verwarming en koeling, stille mode altijd aan.Hier verdwijnt de legionella aangroei dagelijks in het riool. 9000 Wp plat dak 10xNO, 10xZW, 5xZO
Ik heb veel geprobeerd. De graadminuten regeling zit in de weg voor wat jij wilt. Eigenlijk wil je een simpeler besturing als je zelf in-control wilt blijven. Dat gaat makkelijker bij een Ecodan. (die in andere zaken weer tekort schiet)Borisvkr schreef op zaterdag 17 februari 2024 @ 15:41:
[...]
Dat ga ik ook binnenkort even proberen, de weerregeling inschakelen. Eens kijken hoe dat gaat.
Ondertussen ben ik er achter hoe ik vanuit Node-RED de verwarming aan en uit kan zetten, en de rmu temperatuur kan uitlezen. Ga ik zelf wel een software RMU bouwen die wel werktwant ik blijf het raar vinden dat als ik de rmu op 21.5 graden zet, en het huis wordt met het zonnetje er op MEER dan 22/23 graden, dat meneer de warmtepomp gewoon vrolijk door blijft verwarmen. Hij kan dan prima uit, de warmte blijft op een zonnig dagje als vandaag vanaf het middaguur tot diep in de nacht in het huis, pas rond 5:00-6:00 zou hij weer rustig aan moeten beginnen met opwarmen, ook al is het een traag systeem, ik merk na een uurtje al dat het warmer wordt. Zo traag is het nou ook weer niet.
Ik heb nog een oude plasma tv, energieslurper, ik kan aan de grafiek van de rmu zien wanneer dat ding aan gaat 's avonds en wanneer hij weer uit gaat. De woonkamer warmt dan gewoon heel snel 1 graad extra op... je zou haast zo gaan automatiseren dat als de tv aan gaat, de stooklijn een puntje naar beneden kan
0599 BJ 2022, Nibe Split 12 kW, SMO S40. Getuned naar 56 Hz max, 20 lpm debiet verwarming en koeling, stille mode altijd aan.Hier verdwijnt de legionella aangroei dagelijks in het riool. 9000 Wp plat dak 10xNO, 10xZW, 5xZO
Dit topic doorlezen.master_viper schreef op zaterdag 17 februari 2024 @ 14:17:
Vraagje over een SHB 10. Deze is recent geïnstalleerd, vertoont echter veel pendel gedrag en veel lawaai. Geoffreerd is ooit een SMO 40, deze is echter niet geïnstalleerd (bestaat niet meer? Overbodig). Huis is zeer recent en draait voor 70% op VVW. In Januari schiet t verbruik al over de 900 kWh, oppervlak van te verwarmen woning is 200m2. Gas was ooit 2500m3.
Lijkt mij dat dit veel te veel is, en dat de unit veel te ruim is afgesteld. Wat is wijsheid om dit en het pendelgedrag terug te brengen?
Is de verdeler aangepast naar pomploos ?
Wat bedoel je met lawaai...de SHB10 zelf ? Dan zal het de pomp zijn. Zijn er te dunne leidingen gebruikt en staan er afsluiters dicht dan heb je lawaai.
[ Voor 13% gewijzigd door Knowbody op 17-02-2024 18:12 ]
0599 BJ 2022, Nibe Split 12 kW, SMO S40. Getuned naar 56 Hz max, 20 lpm debiet verwarming en koeling, stille mode altijd aan.Hier verdwijnt de legionella aangroei dagelijks in het riool. 9000 Wp plat dak 10xNO, 10xZW, 5xZO
Ik wil juist de legionella run doen ivm een vakantie. Ik heb net gecheckt, de bijverwarming staat aangevink, zie attachment. Maar zodra ik een verhoging doe geeft ie gelijk een foutmelding, zie de 2e attachment. De legionella run lukt niet. Kan het zijn dat er geen electrische element in de warmtepomp zit voor het naverwarmer na 55 graden?Knowbody schreef op zaterdag 17 februari 2024 @ 12:08:
[...]
Om het water 55 geen te krijgen zal de aanvoer temperatuur zeker een paar graden daarboven moeten bereiken.
De retourtemperatuur bij R410A kan maximaal 55 graden bereiken, en dat is de reden dat jouw vat dan ongeveer tot die 49 komt.
Overigens doe ik niet mee met legionella preventie omdat ik van mening ben dat 1x in de week of 2 weken nergens op slaat. Dan moet je het continue doen.
Die ene keer in de week is "zinvol" als er die week geen afname was van warmwater, dus bij afwezigheid. En dat is waarom het programma erin zit.
Knowbody schreef op zaterdag 17 februari 2024 @ 12:08:
[...]
Om het water 55 geen te krijgen zal de aanvoer temperatuur zeker een paar graden daarboven moeten bereiken.
De retourtemperatuur bij R410A kan maximaal 55 graden bereiken, en dat is de reden dat jouw vat dan ongeveer tot die 49 komt.
Overigens doe ik niet mee met legionella preventie omdat ik van mening ben dat 1x in de week of 2 weken nergens op slaat. Dan moet je het continue doen.
Die ene keer in de week is "zinvol" als er die week geen afname was van warmwater, dus bij afwezigheid. En dat is waarom het programma erin zit.
Dat dacht ik ook al. Ik zal dat bij de installateur voorleggen. Dank je voor de bevestigingPiper schreef op vrijdag 16 februari 2024 @ 15:39:
Je buffervat verliest sowieso veel warmte zo lijkt het? Tevens slaat hij heel vroeg aan om alweer SWW te maken terwijl er nog meer dan voldoende heet water in zit zo lijkt het, tenzij je heul heet wil douchen..
Kan het zijn -gezien de geschiedenis van je set- dat je een installateur hebt getroffen die niet eens voorzien heeft in een bijverwarming?Hun schreef op zaterdag 17 februari 2024 @ 20:25:
[...]
Ik wil juist de legionella run doen ivm een vakantie. Ik heb net gecheckt, de bijverwarming staat aangevink, zie attachment. Maar zodra ik een verhoging doe geeft ie gelijk een foutmelding, zie de 2e attachment. De legionella run lukt niet. Kan het zijn dat er geen electrische element in de warmtepomp zit voor het naverwarmer na 55 graden?
0599 BJ 2022, Nibe Split 12 kW, SMO S40. Getuned naar 56 Hz max, 20 lpm debiet verwarming en koeling, stille mode altijd aan.Hier verdwijnt de legionella aangroei dagelijks in het riool. 9000 Wp plat dak 10xNO, 10xZW, 5xZO
@Borisvkr kijkt jouw nodered software via ethernet naar de rmu (via de smo) of direct over modbus?Borisvkr schreef op zaterdag 17 februari 2024 @ 15:41:
[...]
Dat ga ik ook binnenkort even proberen, de weerregeling inschakelen. Eens kijken hoe dat gaat.
Ondertussen ben ik er achter hoe ik vanuit Node-RED de verwarming aan en uit kan zetten, en de rmu temperatuur kan uitlezen. Ga ik zelf wel een software RMU bouwen die wel werktwant ik blijf het raar vinden dat als ik de rmu op 21.5 graden zet, en het huis wordt met het zonnetje er op MEER dan 22/23 graden, dat meneer de warmtepomp gewoon vrolijk door blijft verwarmen. Hij kan dan prima uit, de warmte blijft op een zonnig dagje als vandaag vanaf het middaguur tot diep in de nacht in het huis, pas rond 5:00-6:00 zou hij weer rustig aan moeten beginnen met opwarmen, ook al is het een traag systeem, ik merk na een uurtje al dat het warmer wordt. Zo traag is het nou ook weer niet.
Ik heb nog een oude plasma tv, energieslurper, ik kan aan de grafiek van de rmu zien wanneer dat ding aan gaat 's avonds en wanneer hij weer uit gaat. De woonkamer warmt dan gewoon heel snel 1 graad extra op... je zou haast zo gaan automatiseren dat als de tv aan gaat, de stooklijn een puntje naar beneden kan
Ik vraag me af of nodered op een NUC mijn kamstrup die modbus over ethernet(tcp) zou kunnen vinden.
Nibe F2120-16, UKV300, SMOS40, RMU-S40, 10kWp, 15KVA / 30kWh Victron ESS
@Hun volgens mij zit er geen elektrisch element in de F2120 serie, ben er iig geen tegengekomen:Hun schreef op zaterdag 17 februari 2024 @ 20:25:
[...]
Ik wil juist de legionella run doen ivm een vakantie. Ik heb net gecheckt, de bijverwarming staat aangevink, zie attachment. Maar zodra ik een verhoging doe geeft ie gelijk een foutmelding, zie de 2e attachment. De legionella run lukt niet. Kan het zijn dat er geen electrische element in de warmtepomp zit voor het naverwarmer na 55 graden?
:strip_exif()/f/image/XgqsToSIwJkrebhHnpYLzo0L.jpg?f=fotoalbum_large)
:strip_exif()/f/image/DKb72svxJruBvKH2dmNK3wNB.jpg?f=fotoalbum_large)
:strip_exif()/f/image/d1gYRvkLyJr0TgYzLR5fWCaH.jpg?f=fotoalbum_large)
:strip_exif()/f/image/bZHUvWY28qclCse6AO6zzMzT.jpg?f=fotoalbum_large)
:strip_exif()/f/image/bUfJtyWgMoO2gvdGs9IfRjXs.jpg?f=fotoalbum_large)
Nibe F2120-16, UKV300, SMOS40, RMU-S40, 10kWp, 15KVA / 30kWh Victron ESS
Ik doe het eigenlijk heel omslachtig, ik kijk in Node-RED naar de HomeAssistant sensors etc.bioscrasher schreef op zondag 18 februari 2024 @ 08:37:
[...]
@Borisvkr kijkt jouw nodered software via ethernet naar de rmu (via de smo) of direct over modbus?
Ik vraag me af of nodered op een NUC mijn kamstrup die modbus over ethernet(tcp) zou kunnen vinden.
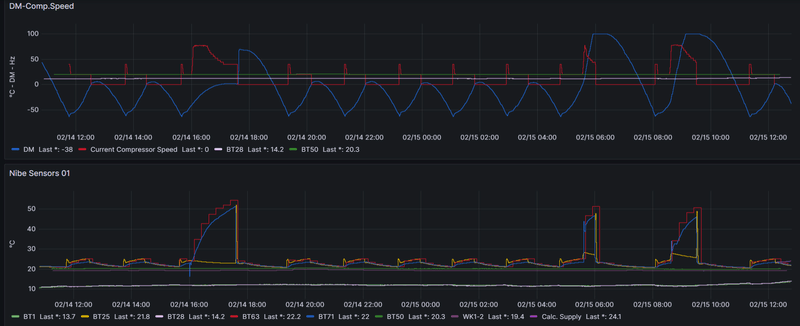
Hier mijn Nibe lab testje:
/f/image/7HmB7yq8J7yVUoKCbrHKMW8Q.png?f=fotoalbum_large)
Ik draai Node-RED nu als add-on in HA (die weer een VM is op mijn UNRAID server), maar ben bezig deze als een aparte docker te draaien op mijn UNRAID server. Wil eigenlijk zo weinig mogelijk dingen-in-dingen-in-dingen draaien.
[ Voor 12% gewijzigd door Borisvkr op 18-02-2024 10:17 ]
Uiteraard niet. Dan moeten er ook dubbele voedingskabels lopen. Nee, het element is los of zit in een binnendeel.bioscrasher schreef op zondag 18 februari 2024 @ 08:43:
[...]
@Hun volgens mij zit er geen elektrisch element in de F2120 serie, ben er iig geen tegengekomen
0599 BJ 2022, Nibe Split 12 kW, SMO S40. Getuned naar 56 Hz max, 20 lpm debiet verwarming en koeling, stille mode altijd aan.Hier verdwijnt de legionella aangroei dagelijks in het riool. 9000 Wp plat dak 10xNO, 10xZW, 5xZO
Is dit een thermische ontlasting ? Het lijkt mij dat die niet werkt.
0599 BJ 2022, Nibe Split 12 kW, SMO S40. Getuned naar 56 Hz max, 20 lpm debiet verwarming en koeling, stille mode altijd aan.Hier verdwijnt de legionella aangroei dagelijks in het riool. 9000 Wp plat dak 10xNO, 10xZW, 5xZO
Op zich lijkt dit goed te werken, maar als mijn warmtapwater tijdelijk in luxe wil zetten op het moment dat de tarieven hoog zijn, dan wordt het WTW niet direct opgewarmd. Ik heb dit opgelost door tijdelijk in het menu op de VVM320 de prijsinvloed op warmtapwater uit te schakelen en dan wordt het WTW wel direct opgewarmd.
Is er een manier om Smart Price Adaption te gebruiken en het systeem zo in te stellen dat dat bij tijdelijk in Luxe het WTW wel direct wordt opgewarmd.
Ik heb een modbuskoppeling met mijn HomeAssitant, maar gebruik deze nu alleen om de Nibe uit te lezen en niet om sturingen te doen. Wellicht dat er een mogelijkheid is om het via HA aan te sturen?
Ik zou de invloed van SPA op WTW uitzetten. Met zonnepanelen programmeer je immers toch vaak die run in de middag...Mars2020 schreef op zondag 18 februari 2024 @ 17:18:
Ik weet niet of dt het juiste draadje is om de vraag te stellen, maar ik heb mijn Nibe VVM320/F240 zo ingesteld dat deze gekoppeld is met dynamische energie tarieven (Smart Price Aaption).
Op zich lijkt dit goed te werken, maar als mijn warmtapwater tijdelijk in luxe wil zetten op het moment dat de tarieven hoog zijn, dan wordt het WTW niet direct opgewarmd. Ik heb dit opgelost door tijdelijk in het menu op de VVM320 de prijsinvloed op warmtapwater uit te schakelen en dan wordt het WTW wel direct opgewarmd.
Is er een manier om Smart Price Adaption te gebruiken en het systeem zo in te stellen dat dat bij tijdelijk in Luxe het WTW wel direct wordt opgewarmd.
Ik heb een modbuskoppeling met mijn HomeAssitant, maar gebruik deze nu alleen om de Nibe uit te lezen en niet om sturingen te doen. Wellicht dat er een mogelijkheid is om het via HA aan te sturen?
0599 BJ 2022, Nibe Split 12 kW, SMO S40. Getuned naar 56 Hz max, 20 lpm debiet verwarming en koeling, stille mode altijd aan.Hier verdwijnt de legionella aangroei dagelijks in het riool. 9000 Wp plat dak 10xNO, 10xZW, 5xZO
Waar zou ik kunnen vinden of deze geblokkeerd is? In de geavanceerde instellingen?Knowbody schreef op vrijdag 16 februari 2024 @ 20:54:
[...]
Daarvoor moet de bijverwarming meedoen, anders kunt het gewoon niet om de 55 graden in het vat te halen.
Meestal staan automaten uit of staat het ding geblokkeerd in de software.
Ik begrijp dit toch niet helemaal. Nibe adverteert met een aanvoer van 65 graden. Zie attachmentKnowbody schreef op zaterdag 17 februari 2024 @ 12:08:
[...]
Om het water 55 geen te krijgen zal de aanvoer temperatuur zeker een paar graden daarboven moeten bereiken.
De retourtemperatuur bij R410A kan maximaal 55 graden bereiken, en dat is de reden dat jouw vat dan ongeveer tot die 49 komt.
Overigens doe ik niet mee met legionella preventie omdat ik van mening ben dat 1x in de week of 2 weken nergens op slaat. Dan moet je het continue doen.
Die ene keer in de week is "zinvol" als er die week geen afname was van warmwater, dus bij afwezigheid. En dat is waarom het programma erin zit.
Met Smart Price Adaption wordt er rekening gehouden met uurtarieven, dit staat los het feit dat er zonnepanelen zijn. De uurtarieven hebben over het jaar gezien geen relatie tot de opbrengst van je zonnepanelen. SPA is daarom bepalend en niet de opbrengst van de zonnepanelen.Knowbody schreef op zondag 18 februari 2024 @ 17:44:
[...]
Ik zou de invloed van SPA op WTW uitzetten. Met zonnepanelen programmeer je immers toch vaak die run in de middag...
Als ik de invloed van SPA op WTW uitzet is het effect van lage tarieven weg voor het opwarmen van het WTW.
Bij voorkeur wil ik optimaal gebruik maken van SPA icm WTW, maar op het moment dat ik het systeem handmatig in luxe zet, wil ik dat het WTW wordt opgewarmd en daarmee de SPA overruled, ongeacht het op dat moment geldende energietarief.
Ik heb hem ingesteld op de op een bepaalde aantal graden. Ik geloof 43-48 graden. De crash van de temperatuur is het echte douchen. Ondanks dat de temperatuur goed is, wordt ie op een gegeven moment wel lauw. Ik heb het gevoel dat niet het hele vat de juiste temperatuur heeft en er een gelaagdheid in het vat zit. Ik heb geen mogelijkheid om het vat te mengen met een pomp.Piper schreef op vrijdag 16 februari 2024 @ 15:39:
Je buffervat verliest sowieso veel warmte zo lijkt het? Tevens slaat hij heel vroeg aan om alweer SWW te maken terwijl er nog meer dan voldoende heet water in zit zo lijkt het, tenzij je heul heet wil douchen..
Nu (nog : ) twee vragen. Wat zijn de meest voorkomende redenen dat het vat (300liter) te snel afkoelt?
Zijn er nog meer methoden om de gelaagdheid uit een vat te halen / een gelijkmatige temperatuur in het vat te krijgen?
Eerst maar eens weten of je zonnepanelen hebt dan.Mars2020 schreef op zondag 18 februari 2024 @ 20:25:
[...]
Met Smart Price Adaption wordt er rekening gehouden met uurtarieven, dit staat los het feit dat er zonnepanelen zijn. De uurtarieven hebben over het jaar gezien geen relatie tot de opbrengst van je zonnepanelen. SPA is daarom bepalend en niet de opbrengst van de zonnepanelen.
Als ik de invloed van SPA op WTW uitzet is het effect van lage tarieven weg voor het opwarmen van het WTW.
Bij voorkeur wil ik optimaal gebruik maken van SPA icm WTW, maar op het moment dat ik het systeem handmatig in luxe zet, wil ik dat het WTW wordt opgewarmd en daarmee de SPA overruled, ongeacht het op dat moment geldende energietarief.
0599 BJ 2022, Nibe Split 12 kW, SMO S40. Getuned naar 56 Hz max, 20 lpm debiet verwarming en koeling, stille mode altijd aan.Hier verdwijnt de legionella aangroei dagelijks in het riool. 9000 Wp plat dak 10xNO, 10xZW, 5xZO
Een vat dat net verwarmd is is redelijk gelijkmatig gelaagd. Maar zodra je warmwater gaat gebruiken stroom er water van 10 graden het vat in. De gelaagdheid kan worden benadeeld als het vat wordt verwarmd wordt tijdens het douchen.Hun schreef op zondag 18 februari 2024 @ 20:25:
[...]
Ik heb hem ingesteld op de op een bepaalde aantal graden. Ik geloof 43-48 graden. De crash van de temperatuur is het echte douchen. Ondanks dat de temperatuur goed is, wordt ie op een gegeven moment wel lauw. Ik heb het gevoel dat niet het hele vat de juiste temperatuur heeft en er een gelaagdheid in het vat zit. Ik heb geen mogelijkheid om het vat te mengen met een pomp.
Nu (nog : ) twee vragen. Wat zijn de meest voorkomende redenen dat het vat (300liter) te snel afkoelt?
Zijn er nog meer methoden om de gelaagdheid uit een vat te halen / een gelijkmatige temperatuur in het vat te krijgen?
Een pomp wil je niet!
Belangrijk zijn de volgende zaken:
Sensoren BT 6 en 7 dienen (in geval van een los boilervat) goed contact te maken, en zo diep mogelijk in het pijpje te zitten. Ze zitten vaak los in het pijpje wat een slordigheid is van de installateur. Gewikkeld in aluminiumfolie en dat propje voorzien van thermische pasta zorgt voor de beste meting.
Stilstand verlies: wat mogelijk helpt verliezen te beperken is een thermo sifon in de leidingen aan te brengen.
Hier gaat het netto 365 liter vat 1x per dag volledig verwarmd worden naar 47 graden en sinds kort 50 graden en mocht het nodig zijn een keer extra als BT6 onder de 12 graden komt. Het vermogen heb ik beperkt tot 4 kW dus hij is wel een uur of 3 bezig. In de middag. Lekker traag, waardoor ook een goede doorverwarming.
In de winter doe ik het in de nacht. Maar vanaf februari doet mogelijk wat zonnestroom haar werk.
0599 BJ 2022, Nibe Split 12 kW, SMO S40. Getuned naar 56 Hz max, 20 lpm debiet verwarming en koeling, stille mode altijd aan.Hier verdwijnt de legionella aangroei dagelijks in het riool. 9000 Wp plat dak 10xNO, 10xZW, 5xZO
Eerst maar eens weten of je er überhaupt eentje hebt. Volgens mij heb ik dat niet ergens kunnen lezen.Hun schreef op zondag 18 februari 2024 @ 20:10:
[...]
Waar zou ik kunnen vinden of deze geblokkeerd is? In de geavanceerde instellingen?
0599 BJ 2022, Nibe Split 12 kW, SMO S40. Getuned naar 56 Hz max, 20 lpm debiet verwarming en koeling, stille mode altijd aan.Hier verdwijnt de legionella aangroei dagelijks in het riool. 9000 Wp plat dak 10xNO, 10xZW, 5xZO
Het blijft R410A en hier smokkelen ze met het noemen van de Ta.Hun schreef op zondag 18 februari 2024 @ 20:16:
[...]
Ik begrijp dit toch niet helemaal. Nibe adverteert met een aanvoer van 65 graden. Zie attachment [Afbeelding]
De Tr zal het bij 55 graden voor gezien houden.
0599 BJ 2022, Nibe Split 12 kW, SMO S40. Getuned naar 56 Hz max, 20 lpm debiet verwarming en koeling, stille mode altijd aan.Hier verdwijnt de legionella aangroei dagelijks in het riool. 9000 Wp plat dak 10xNO, 10xZW, 5xZO
Ja ik heb inderdaad zonnepanelen, maar zoals ik al aangaf staan uurtarieven los van het al-dan-niet hebben van zonnepanelen. SPA kijkt namelijk naar tarieven en niet naar productie van zonnepanelen.Knowbody schreef op zondag 18 februari 2024 @ 21:08:
[...]
Eerst maar eens weten of je zonnepanelen hebt dan.
Dank, hiermee ga ik aan de slag.
Dat is me duidelijk.Mars2020 schreef op zondag 18 februari 2024 @ 21:37:
[...]
Ja ik heb inderdaad zonnepanelen, maar zoals ik al aangaf staan uurtarieven los van het al-dan-niet hebben van zonnepanelen. SPA kijkt namelijk naar tarieven en niet naar productie van zonnepanelen.
Eigen zonnestroom is -als er voldoende opwekking is- stroom van 0 cent.
De markt tarieven hebben overigens ook een redelijk voorspelbaar ritme met 2x een dal in het tarief: in de nacht en in de middag. Ook zonder SPA kun je daar redelijk van op aan.
0599 BJ 2022, Nibe Split 12 kW, SMO S40. Getuned naar 56 Hz max, 20 lpm debiet verwarming en koeling, stille mode altijd aan.Hier verdwijnt de legionella aangroei dagelijks in het riool. 9000 Wp plat dak 10xNO, 10xZW, 5xZO
@Borisvkr eerst maar eens de sensoren in HA opzoeken.Borisvkr schreef op zondag 18 februari 2024 @ 10:08:
[...]
Ik doe het eigenlijk heel omslachtig, ik kijk in Node-RED naar de HomeAssistant sensors etc.
Hier mijn Nibe lab testje:
[Afbeelding]
Ik draai Node-RED nu als add-on in HA (die weer een VM is op mijn UNRAID server), maar ben bezig deze als een aparte docker te draaien op mijn UNRAID server. Wil eigenlijk zo weinig mogelijk dingen-in-dingen-in-dingen draaien.
Een stuk software die mijn Kamstrup en de Carlo Gaavazzi uitleest zou te gek zijn naast de buitentemperatuur maar dat zie ik niet zo snel gebeuren...
He bent tweaker dus zweten zal je!
Nibe F2120-16, UKV300, SMOS40, RMU-S40, 10kWp, 15KVA / 30kWh Victron ESS
@Knowbody ontlasting zeker nietKnowbody schreef op zondag 18 februari 2024 @ 10:19:
[...]
Is dit een thermische ontlasting ? Het lijkt mij dat die niet werkt.
Is gewoon de binnenkant van de Nibe -compressor geluidsisolatie.
Mijn opmerking was bevestigend: de F2120 heeft noch een interne verwarming noch een interne pomp en dat vind ik prima
Nibe F2120-16, UKV300, SMOS40, RMU-S40, 10kWp, 15KVA / 30kWh Victron ESS
Zijn dat flexibels ofzo?bioscrasher schreef op zondag 18 februari 2024 @ 22:50:
[...]
@Knowbody ontlasting zeker niet![]()
Is gewoon de binnenkant van de Nibe -compressor geluidsisolatie.
[ Voor 11% gewijzigd door Knowbody op 19-02-2024 07:44 ]
0599 BJ 2022, Nibe Split 12 kW, SMO S40. Getuned naar 56 Hz max, 20 lpm debiet verwarming en koeling, stille mode altijd aan.Hier verdwijnt de legionella aangroei dagelijks in het riool. 9000 Wp plat dak 10xNO, 10xZW, 5xZO
Ik heb een VVM S320 en heb SPA voor WW op maximaal staan icm Smart Control. Dit werkt vrij aardig en ik zie dat hij zoveel mogelijk de opwarm momenten doet zodra het goedkoop is, tenzij het douche gedrag een ander verhaal laat zien. Ik zet hem af en toe op "meer warmwater" via de MyUplink app (tegenwoordig doe ik het via HA), en dit werkt eigenlijk altijd vrijwel direct. Heb je al getest of het uberhaupt wel goed gaat als je SPA uitzet? Of desnoods minder aggressief? Op welke instelling heb je hem staan?Mars2020 schreef op zondag 18 februari 2024 @ 20:25:
[...]
Met Smart Price Adaption wordt er rekening gehouden met uurtarieven, dit staat los het feit dat er zonnepanelen zijn. De uurtarieven hebben over het jaar gezien geen relatie tot de opbrengst van je zonnepanelen. SPA is daarom bepalend en niet de opbrengst van de zonnepanelen.
Als ik de invloed van SPA op WTW uitzet is het effect van lage tarieven weg voor het opwarmen van het WTW.
Bij voorkeur wil ik optimaal gebruik maken van SPA icm WTW, maar op het moment dat ik het systeem handmatig in luxe zet, wil ik dat het WTW wordt opgewarmd en daarmee de SPA overruled, ongeacht het op dat moment geldende energietarief.
@Knowbody waar doel je op precies?
Nibe F2120-16, UKV300, SMOS40, RMU-S40, 10kWp, 15KVA / 30kWh Victron ESS
Die u-bochten. Die begrijp ik niet. Dat is toch de CV leiding?
0599 BJ 2022, Nibe Split 12 kW, SMO S40. Getuned naar 56 Hz max, 20 lpm debiet verwarming en koeling, stille mode altijd aan.Hier verdwijnt de legionella aangroei dagelijks in het riool. 9000 Wp plat dak 10xNO, 10xZW, 5xZO
Lang leven (onnodige) weerstand?Knowbody schreef op maandag 19 februari 2024 @ 14:13:
[...]
Die u-bochten. Die begrijp ik niet. Dat is toch de CV leiding?
NIBE: S2125-12 | SMO S40 | RSV-300X | UKV100 | ELK9 | PV: 4000kWh/pj | GASLOOS | VLOERVERWARMING 60m2 + 6 RADIATOREN | HUISBJ: 2004
@Knowbody @martius dat zijn de goed ingepakte trillingsdempers die Nibe voorschrijftKnowbody schreef op maandag 19 februari 2024 @ 14:13:
[...]
Die u-bochten. Die begrijp ik niet. Dat is toch de CV leiding?
Nibe F2120-16, UKV300, SMOS40, RMU-S40, 10kWp, 15KVA / 30kWh Victron ESS
Volgens mij gaat het meer op het feit dat er een beste bocht inzit en ik heb begrepen dat hoe meer bochten hoe meer weerstand en dat zou dan weer minder gunstig zijn voor de flow. Als ik goed heb begrepen. Gaat niet om wat er is gebruikt, meer hoe.bioscrasher schreef op maandag 19 februari 2024 @ 14:52:
[...]
@Knowbody @martius dat zijn de goed ingepakte trillingsdempers die Nibe voorschrijft
[Afbeelding]
NIBE: S2125-12 | SMO S40 | RSV-300X | UKV100 | ELK9 | PV: 4000kWh/pj | GASLOOS | VLOERVERWARMING 60m2 + 6 RADIATOREN | HUISBJ: 2004
Vandaar dat ik zei flexibels...bioscrasher schreef op maandag 19 februari 2024 @ 14:52:
[...]
@Knowbody @martius dat zijn de goed ingepakte trillingsdempers die Nibe voorschrijft
[Afbeelding]
Maar goed, die had ik niet zo in die vorm gelegd.
[ Voor 5% gewijzigd door Knowbody op 19-02-2024 15:49 ]
0599 BJ 2022, Nibe Split 12 kW, SMO S40. Getuned naar 56 Hz max, 20 lpm debiet verwarming en koeling, stille mode altijd aan.Hier verdwijnt de legionella aangroei dagelijks in het riool. 9000 Wp plat dak 10xNO, 10xZW, 5xZO
@martius @Knowbody helder!martius schreef op maandag 19 februari 2024 @ 15:13:
[...]
Volgens mij gaat het meer op het feit dat er een beste bocht inzit en ik heb begrepen dat hoe meer bochten hoe meer weerstand en dat zou dan weer minder gunstig zijn voor de flow. Als ik goed heb begrepen. Gaat niet om wat er is gebruikt, meer hoe.
Qua weerstand maak ik me niet zo'n zorgen, is een setje leidingen van 20 meter totaal 32x3 met slechts twee knietjes en twee flexibels.
Nibe F2120-16, UKV300, SMOS40, RMU-S40, 10kWp, 15KVA / 30kWh Victron ESS
Zo te zien hebben we ongeveer dezelfde instellingen en onder normale omstandigheden werkt het prima, dus inderdaad opwarmen bij goedkope tarieven, al dan niet aangepast aan douchegedrag.rusman schreef op maandag 19 februari 2024 @ 08:36:
[...]
Ik heb een VVM S320 en heb SPA voor WW op maximaal staan icm Smart Control. Dit werkt vrij aardig en ik zie dat hij zoveel mogelijk de opwarm momenten doet zodra het goedkoop is, tenzij het douche gedrag een ander verhaal laat zien. Ik zet hem af en toe op "meer warmwater" via de MyUplink app (tegenwoordig doe ik het via HA), en dit werkt eigenlijk altijd vrijwel direct. Heb je al getest of het uberhaupt wel goed gaat als je SPA uitzet? Of desnoods minder aggressief? Op welke instelling heb je hem staan?
Tijdelijk handmatig opwarmen gaat meestal ook wel goed, maar afgelopen weekend niet op het moment dat het tarief hoog was. Het kan ook zijn dat ik te ongeduldig was, maar na ongeveer 20 minuten verwacht ik dat de temperatuur echt wel gaat oplopen. Na het uitschakelen van SPA ging het opwarmen vrijwel direct.
Als ik eraan denk zal ik het binnenkort nog eens testen om te zien wat er gebeurt.
Dit vind ik interessant, je bent aan het tweaken. Heb je al verbruik data?Knowbody schreef op zaterdag 17 februari 2024 @ 12:41:
Het effect van 2 smart regelingen vind ik in mijn situatie best bruikbaar.
De weerregeling staat op 10, de smart price adaption staat op opslaan Plus en voor SWW staat het uit.
Komend vanuit de nachtverlaging van 2 punten op de stooklijn (die staat op 2 / 2) gaat de WP regeling in de ochtend niet gelijk beginnen maar wacht netjes een beter moment af en dat werkt best prettig.
Je ziet dat mooi aan de berekende aanvoertemperatuur. In de praktijk loopt hierdoor in de loop van de dag de binnentemperatuur nog steeds wat op, en dat is wat ik wil.
Ik verlies hetzelfde. Wij hebben zo'n alles in 1unit, is hier niks aan te doen.Hun schreef op maandag 19 februari 2024 @ 20:38:
Mijn buffervat raakt in 5 a 6 uur 3 graden kwijt. Ik denk dat dat te veel is en daar wil ik wat aan gaan doen. Maar mijn vraag is wat is jullie verlies op een buffervat (mijne is 300 liter). Per uur of per dag? [Afbeelding]
Zoek de specificaties van je sww vat eens op en kijk eens naar de stilstand verliezen. Komt dat overeen met wat je meet? Is je sww vat correct aangesloten, geen thermosifon?
Je kunt je sww vat nog extra isoleren om de stilstand verliezen te beperken.
@master_viper kun je ook een schema posten?master_viper schreef op dinsdag 20 februari 2024 @ 10:06:
Recent is deze setup, maar er is veel twijfel over de aansluiting van buffer en de locatie van de temp. sensor. Volgens mij is dit niet conform NIBE standaard. [Afbeelding]
Is deze buffer parallel aangesloten maar dan door het buffervat heen?
Ik heb zelf twee t-stukjes gezet op de leidingen van en naar de warmtepomp waarop de buffer is aangesloten en daarop de temperatuursensoren gezet zodat je ook in toevoer en retour de mengtemperaturen van buffervat en CV cirquit meet.
Nibe F2120-16, UKV300, SMOS40, RMU-S40, 10kWp, 15KVA / 30kWh Victron ESS
-= Very annoying forum person =-
Ben nu een paar dagen aan het draaien met een simpele aan/uit flow in Node-RED. Als de (RMU) temperatuur onder de 21.5 graden komt, gaat het spul aan, komt het boven de 21.9 dat gaat de boel weer uit. In het laatste geval ijlt ie nog 1 a 2 tienden door, in het eerste geval gaat ie even een uurtje ofzo wachten tot de gm's weer op -60 staan. Ik check de temperatuur om de 30 minuten.Knowbody schreef op zaterdag 17 februari 2024 @ 17:35:
[...]
Ik heb veel geprobeerd. De graadminuten regeling zit in de weg voor wat jij wilt.
Moet zeggen dat het wel aardig werkt zo. Temperatuur blijft heel constant, lange runs met weinig vermogen. En gaat de zon inschijnen schiet de temperatuur omhoog en stop meneer Nibe gewoon netjes (binnen 30m) omdat IK dat wil
[ Voor 9% gewijzigd door Borisvkr op 21-02-2024 11:37 ]
Eerste vraag: zijn de leidingen van je SWW vat voorzien van isolatie?Hun schreef op maandag 19 februari 2024 @ 20:38:
Mijn buffervat raakt in 5 a 6 uur 3 graden kwijt. Ik denk dat dat te veel is en daar wil ik wat aan gaan doen. Maar mijn vraag is wat is jullie verlies op een buffervat (mijne is 300 liter). Per uur of per dag? [Afbeelding]
0599 BJ 2022, Nibe Split 12 kW, SMO S40. Getuned naar 56 Hz max, 20 lpm debiet verwarming en koeling, stille mode altijd aan.Hier verdwijnt de legionella aangroei dagelijks in het riool. 9000 Wp plat dak 10xNO, 10xZW, 5xZO
Heb soortgelijk hier 3-4 weken draaien. Tevens met GM naar -90, nu nog iets langere runs haalbaar ook vanwege meer zoninval. Ook nu het opwarmen van SWW van 3 korte naar 1 lange gezet midden op de dag en dan ook naar 59graden. Eens kijken of we daar de hele dag mee doen en of het impact heeft op het verbruik!Borisvkr schreef op woensdag 21 februari 2024 @ 11:18:
[...]
Ben nu een paar dagen aan het draaien met een simpele aan/uit flow in Node-RED. Als de (RMU) temperatuur onder de 21.5 graden komt, gaat het spul aan, komt het boven de 21.9 dat gaat de boel weer uit. In het laatste geval ijlt ie nog 1 a 2 tienden door, in het eerste geval gaat ie even een uurtje ofzo wachten tot de gm's weer op -60 staan. Ik check de temperatuur om de 30 minuten.
Moet zeggen dat het wel aardig werkt zo. Temperatuur blijft heel constant, lange runs met weinig vermogen. En gaat de zon inschijnen schiet de temperatuur omhoog en stop meneer Nibe gewoon netjes (binnen 30m) omdat IK dat wilen start dan pas weer ergens na 04:00-05:00 als de temp weer onder de 21.5 is gezakt. Is het rond een uur of 06:00 /07:00 als ik wakker wordt weer een beetje aangenaam.
Leuk zo’n speeltje 😏
NIBE: S2125-12 | SMO S40 | RSV-300X | UKV100 | ELK9 | PV: 4000kWh/pj | GASLOOS | VLOERVERWARMING 60m2 + 6 RADIATOREN | HUISBJ: 2004
Tot voor kort waren ze dat. Nu deels. Een deel bij het vat niet. Ik zal dat binnekort doen en dan de metingen vergelijken. Als ik de metingen heb zal ik ze hier posten.Knowbody schreef op woensdag 21 februari 2024 @ 11:38:
[...]
Eerste vraag: zijn de leidingen van je SWW vat voorzien van isolatie?
Voor een parallel moet er een tweede pomp zijn. Maar die is er niet?master_viper schreef op woensdag 21 februari 2024 @ 08:35:
Onderlink links is aanvoer WP, onderin rechts aanvoer CV. Links bovenin directe koppeling retour, en bovenin rechts gaat het verder op de aanvoer naar de VVW en radiatoren. Dit is verre van parallel en lijkt mij verre van efficiënt .
Met CV bedoel je aanvoer van de CV gasketel? Dus een hybride setup?
Je kan eens hier kijken in de principeschema's hydraulisch van Nibe. Als het hybride is dan lijkt het een beetje op het "Split-Hybride-buffer als open-verdeler" schema. Daar kan je dan ook zien waar de sensoren behoren te zitten.
WP: Nibe AMS 20-6 / SMO40 / UKV100 serie. Afgifte: ZLTV radiatoren (Climarad Vita / Jaga Vertiga Hybrids)
:strip_exif()/f/image/rv5UqUQ2F6Ojj5nsm6W8fPEi.jpg?f=fotoalbum_large)
:strip_exif()/f/image/o2sK7eOpVRIEIsaIUK76kto8.jpg?f=fotoalbum_large)
:strip_exif()/f/image/dksI1D5ueZkSGiqghjQpXKIx.jpg?f=fotoalbum_large)
:strip_exif()/f/image/QwLelVzDHY0xgcypDx1lFFYE.jpg?f=fotoalbum_large)