3120WP Solax, 4825WP SolarEdge, Nibe S2125-8 met een VVMS320, 11,52 kWh Zendure 2400AC
Dat probleem heb ik geloof ik ook.Aziraphale schreef op zaterdag 18 november 2023 @ 18:21:
Weet er ook iemand hoe je een melding kunt verwijderen? Ik heb de draadloze RMU S40 in de VVM S320 verwijderd en krijg nu steeds meldingen dat de verbinding met de draadloze unit weggevallen is.
Sinds afgelopen week draait hier een Nibe warmtepomp met SMO S40. In eerste instantie was de RMU draadloos verbonden, maar deze kreeg geen contact in de woonkamer.
Uiteindelijk de communicatie maar bedraad geregeld (dat was even een uitdaging wegens een draad van de oude thermostaat die vast zat in de buis…).
Nu heb ik dus ook een melding dat er nog een verbinding met een RMU opgezet moet worden.
Installateur wist het ook zo niet, hij zal binnenkort bij Nibe navraag doen.
Nibe S2125-12, VVMS320 / Home Assistant (MinisForum U700; CONBEE II; RF-LINK)
3120WP Solax, 4825WP SolarEdge, Nibe S2125-8 met een VVMS320, 11,52 kWh Zendure 2400AC
Nibe F2120-16 - SMO40
Maar, heb ik eindelijk het magische knopje/setting gevonden? Poke at @mvrooij ook.
Mijn opzet met vv en radiatoren en nog wel wat raam en deur isolatie werk te doen+groot huis maakt dat ik hogere temperaturen wil kunnen hebben... Maar de S2125 - 12 & smo-s40 aansturing 'trekt' elke keer de boel in de Defrost bij verstoring van de balans. Vorig seizoen ben ik daar veel mee bezig geweest, installateue erbij/nibe gevraagd.. Niks. Ik kreeg het in balans maar ivm 30C als temp en m'n Tado opzet boven op 18C max... Doenbaar maar niet ideaal.
Gisteren de MAX VERMOGEN BIJ Dot op 8 ipv 10 gezet. Deze had ik nog op de experiment lijst staan. En Wow wat een verschil! Hierbij ook de curve van 3:2 op 9:2 gezet. Dus zet nu 'n veel hogere Temp vraag en de box flink laten stampen op vol vermogen. Echter, geheel geen Defrost meer 🎉🎉. En na de nodige uren overkwam hij vanzelf de delta en de DM, radiators warm boven ook met 45C tot 39C water. Tado knoppen aanpassingen, en dus volume aanpassingen, leken de box niet meer zo te impacten.
Hoop dat iemand iets heeft aan deze!
:strip_exif()/f/image/nBvJNzcr4HMvLf80OeNWZdGI.jpg?f=fotoalbum_large)
Mijn zoon & dochter zijn de toekomst, de rest is tijdsvermaak. Home assistant & & Nibe S2125-12/SMO-S40, RMU-s40 & Tado - Volvo C40 ER, SE
Heb premium en zie van alles, ook freq.Kandidat schreef op zaterdag 18 november 2023 @ 22:18:
Ik zie hier allerlei mooie grafieken waarin ook activiteit van de compressor zichtbaar is (Hertz etc). In mijn Nibe Uplink account kan ik van alles zien aan geschiedenis van de SMO40 en de slave (WP F2120) maar compressor vermogen of Hertz dus net niet. Iemand een idee hoe dat wel te zien? Of kan dit alleen met aanvullende software (HA etc)? Of premium account?
Had jaar ervoor ook premium en zag minder dan sinds kort. Dus er is iets bijgekomen.
@ReLight had eergisteren DOT van 8 naar 6 kW gezet en gisteren een defrost elke 2+ uur. (Buitentemperatuur 3 graden, verdampers lange tijd -6 )
Dacht dat het van m'n lage Ta van 25 kwam maar wie weet heeft DOT vermogen invloed.
:strip_exif()/f/image/dYqkJNkky2tCHftKLpE77pHE.jpg?f=fotoalbum_large)
:strip_exif()/f/image/YEf94j5XDqFQqGF65Z8rzB1i.jpg?f=fotoalbum_large)
:strip_exif()/f/image/6zbn24ALDPnrsCspWmVC6iMK.jpg?f=fotoalbum_large)
Verdamper:
:strip_exif()/f/image/CJIUosu8mtSYwGKLjJK3MX9O.jpg?f=fotoalbum_large)
[ Voor 62% gewijzigd door Knowbody op 19-11-2023 18:28 ]
0599 BJ 2022, Nibe Split 12 kW, SMO S40. Getuned naar 56 Hz max, 20 lpm debiet verwarming en koeling, stille mode altijd aan.Hier verdwijnt de legionella aangroei dagelijks in het riool. 9000 Wp plat dak 10xNO, 10xZW, 5xZO
Is dit met of zonder vloerverwarming of alleen maar radiatoren? En zo ja met vloerverwarming heb je dan nog een thermostaatkraan op de vloerverwarming verdeler zitten om die 45C te reguleren?ReLight schreef op zondag 19 november 2023 @ 08:34:
@Kandidat, idd met HA. Er is een nibe integratie en dat maakt het echt kinderspel.
Maar, heb ik eindelijk het magische knopje/setting gevonden? Poke at @mvrooij ook.
Mijn opzet met vv en radiatoren en nog wel wat raam en deur isolatie werk te doen+groot huis maakt dat ik hogere temperaturen wil kunnen hebben... Maar de S2125 - 12 & smo-s40 aansturing 'trekt' elke keer de boel in de Defrost bij verstoring van de balans. Vorig seizoen ben ik daar veel mee bezig geweest, installateue erbij/nibe gevraagd.. Niks. Ik kreeg het in balans maar ivm 30C als temp en m'n Tado opzet boven op 18C max... Doenbaar maar niet ideaal.
Gisteren de MAX VERMOGEN BIJ Dot op 8 ipv 10 gezet. Deze had ik nog op de experiment lijst staan. En Wow wat een verschil! Hierbij ook de curve van 3:2 op 9:2 gezet. Dus zet nu 'n veel hogere Temp vraag en de box flink laten stampen op vol vermogen. Echter, geheel geen Defrost meer 🎉🎉. En na de nodige uren overkwam hij vanzelf de delta en de DM, radiators warm boven ook met 45C tot 39C water. Tado knoppen aanpassingen, en dus volume aanpassingen, leken de box niet meer zo te impacten.
Hoop dat iemand iets heeft aan deze!
[Afbeelding]
NIBE: S2125-12 | SMO S40 | RSV-300X | UKV100 | ELK9 | PV: 4000kWh/pj | GASLOOS | VLOERVERWARMING 60m2 + 6 RADIATOREN | HUISBJ: 2004
Waar en met welke entiteit is een defrost te monitoren in bijv. HA?Knowbody schreef op zondag 19 november 2023 @ 09:12:
[...]
@ReLight had eergisteren DOT van 8 naar 6 kW gezet en gisteren een defrost elke 2+ uur.
NIBE: S2125-12 | SMO S40 | RSV-300X | UKV100 | ELK9 | PV: 4000kWh/pj | GASLOOS | VLOERVERWARMING 60m2 + 6 RADIATOREN | HUISBJ: 2004
Moet je berekenen denk ik. Rt > Ramartius schreef op zondag 19 november 2023 @ 09:44:
[...]
Waar en met welke entiteit is een defrost te monitoren in bijv. HA?
[ Voor 7% gewijzigd door Knowbody op 19-11-2023 11:26 ]
0599 BJ 2022, Nibe Split 12 kW, SMO S40. Getuned naar 56 Hz max, 20 lpm debiet verwarming en koeling, stille mode altijd aan.Hier verdwijnt de legionella aangroei dagelijks in het riool. 9000 Wp plat dak 10xNO, 10xZW, 5xZO
Bij mij is dat “eb101_ep14_defrosting_outdoor_unit_44703“.martius schreef op zondag 19 november 2023 @ 09:44:
[...]
Waar en met welke entiteit is een defrost te monitoren in bijv. HA?
Nibe BA-SVM10-200/6 + AMS10-6
Ik monitor de verdamper Temp. Die zie je overduidelijk van vriespunt naar een graag of 12 springen. En gewoonlijk zie je m'n Ta instorten.martius schreef op zondag 19 november 2023 @ 09:44:
[...]
Waar en met welke entiteit is een defrost te monitoren in bijv. HA?
Nb. De compressor stopt niet bij een Defrost hebben we vorig seisoen geleerd. Dus geen stop/start.
Ik heb beneden vloerverwarming en radiatoren, boven radiators maar de buizen lopen door de vloer zelf en dat geeft nagenoeg v. V. Effect.
De badkamer radiators boven staan altijd open om te zorgen dat de wp altijd warmte kwijt kan.
Op alle radiators zit Tado met een schema op 18/20C.
Mijn zoon & dochter zijn de toekomst, de rest is tijdsvermaak. Home assistant & & Nibe S2125-12/SMO-S40, RMU-s40 & Tado - Volvo C40 ER, SE
Als de SMO druk bezig is dan ervaar ik wel dat het touchscreen extreem traag reageert en soms moet ik dan meerdere malen iets aantikken.Aziraphale schreef op zaterdag 18 november 2023 @ 19:59:
Bij mij idd ook en daar geeft hij het alarm ook aan. Maar op reset tikken doet niks.
Zou het soms kunnen dat de oorzaak van de melding nog niet opgelost is?
:fill(white):strip_exif()/f/image/xVtioTTbyCRw2atOplk5qbDP.png?f=user_large)
Nibe F2120-16 - SMO40
Dat is wel een beetje het punt. De oorzaak van de melding is dat ik de RMU S40 nu bedraad aangesloten heb en er dus geen draadloze unit meer is. Ik heb de draadloze unit ook via het menu verwijderd, maar daar lijkt hij het niet mee eens te zijn.Benjamin1 schreef op zondag 19 november 2023 @ 12:21:
[...]
Als de SMO druk bezig is dan ervaar ik wel dat het touchscreen extreem traag reageert en soms moet ik dan meerdere malen iets aantikken.
Zou het soms kunnen dat de oorzaak van de melding nog niet opgelost is?
3120WP Solax, 4825WP SolarEdge, Nibe S2125-8 met een VVMS320, 11,52 kWh Zendure 2400AC
Nee enkele.Kandidat schreef op zondag 19 november 2023 @ 13:07:
@Knowbody : Heb je beide premium opties? [Afbeelding]
0599 BJ 2022, Nibe Split 12 kW, SMO S40. Getuned naar 56 Hz max, 20 lpm debiet verwarming en koeling, stille mode altijd aan.Hier verdwijnt de legionella aangroei dagelijks in het riool. 9000 Wp plat dak 10xNO, 10xZW, 5xZO
Dimensioned Outside Temperature.lussovius schreef op maandag 20 november 2023 @ 10:34:
Wie kan me uitleggen wat DOT betekend en hoe dit invloed heeft op de regeling? Ik kan dit stukje niet volgen.
Ik weet de parameter nummers even niet uit mijn hoofd, maar bij de SMO40 kun je een standaard delta T instellen en een delta T bij DOT. Maar hoe de regeling daar op reageert en stuurt is mij niet bekend.
Volgens mij is de ingestelde DOT gelijk ook de temperatuur waarop de warmtepomp overschakelt van de compressor op het elektrische verwarmingselement.
Je mag er wel vanuit gaan dat dit een incident is. Ik heb tot enkele jaren terug beroepsmatig storingen onderzocht en verholpen aan onder andere Nibe installaties. Technische ondersteuning en levering van materialen was altijd prima op orde.
De nibe regeling werkt gewoon niet op die manier. Hij regelt de warmtevraag op graadminuten. De graadminuten worden berekend aan de hand van de berekende aanvoertemperatuur en de gemeten aanvoertemperatuur in relatie tot tijd. Je ruimtevoeler, ik neem aan BT50, is in principe indicatief en heeft geen sturende functie. Hij kan hooguit de berekende aanvoertemperatuur beïnvloeden, ruimtecompensatie.RollingRacoon schreef op donderdag 16 november 2023 @ 10:58:
[...]
Ik begrijp het nog niet helemaal, ik wil die pomp die room omcirceld is laten starten en stoppen door de smo40. Maar zodra ik de bedrijfs stand op auto zet gaat GP10 draaien. Ik zou dat starten en stoppen graag middels de temperatuur voeler in de woonkamer doen. Ik begrijp dat het dan een aan/uit regeling wordt.
Het vat staat inderdaad parallel op het systeem. F2040-12 houdt alleen het vat tussen de 30/35 graden. Die pompt niet door de vloerverwarming heen.[Afbeelding]
[Afbeelding]
[Afbeelding]
[Afbeelding]
[Afbeelding]
Als je perse de pomp wilt schakelen kun je ervoor kiezen om de warmtepomp puur weersafhankelijk te laten werken. Hij zorgt er dan voor dat je buffervat op de gewenste temperatuur gehouden wordt.
Dan kun je in plaats van BT50 een aan/uit kamerthermostaat plaatsen en deze evt via een relais de pomp laren schakelen. Je zou dan een thermostaat moeten kiezen met een kleine hysterese, bij 20⁰C aan en 21⁰C uit is echt niet comfortabel.
Kost alles bij elkaar wat geld en tijd, ik vraag mij af of je dat aan energiekosten terugverdient.
[ Voor 34% gewijzigd door G-addict op 20-11-2023 12:55 ]
G-addict schreef op maandag 20 november 2023 @ 12:52:
[...]
De nibe regeling werkt gewoon niet op die manier. Hij regelt de warmtevraag op graadminuten. De graadminuten worden berekend aan de hand van de berekende aanvoertemperatuur en de gemeten aanvoertemperatuur in relatie tot tijd. Je ruimtevoeler, ik neem aan BT50, is in principe indicatief en heeft geen sturende functie. Hij kan hooguit de berekende aanvoertemperatuur beïnvloeden, ruimtecompensatie.
Als je perse de pomp wilt schakelen kun je ervoor kiezen om de warmtepomp puur weersafhankelijk te laten werken. Hij zorgt er dan voor dat je buffervat op de gewenste temperatuur gehouden wordt.
Dan kun je in plaats van BT50 een aan/uit kamerthermostaat plaatsen en deze evt via een relais de pomp laren schakelen. Je zou dan een thermostaat moeten kiezen met een kleine hysterese, bij 20⁰C aan en 21⁰C uit is echt niet comfortabel.
Kost alles bij elkaar wat geld en tijd, ik vraag mij af of je dat aan energiekosten terugverdient.
Bij mij is GP10 niet aangesloten op de SMO maar direct op een wcd. Ik heb er ivm nachtverlaging onlangs een tijdklok tussen geplaatst waardoor de pomp tussen 22:30 en 9:30 uit staat.
Dat denk ik ook wel, maar ik begrijp niet waarom iets niet per express verstuurd kan worden wanneer de installateur hier specifiek om vraagt en meerdere keren belt. Maar goed, ik hoop dat ze nog op mijn mail gaan reageren.G-addict schreef op maandag 20 november 2023 @ 12:41:
[...]
Je mag er wel vanuit gaan dat dit een incident is. Ik heb tot enkele jaren terug beroepsmatig storingen onderzocht en verholpen aan onder andere Nibe installaties. Technische ondersteuning en levering van materialen was altijd prima op orde.
3120WP Solax, 4825WP SolarEdge, Nibe S2125-8 met een VVMS320, 11,52 kWh Zendure 2400AC
Wellicht sturen ze een bosje bloemen, of zweedse balletjes;-)Aziraphale schreef op maandag 20 november 2023 @ 13:01:
[...]
Dat denk ik ook wel, maar ik begrijp niet waarom iets niet per express verstuurd kan worden wanneer de installateur hier specifiek om vraagt en meerdere keren belt. Maar goed, ik hoop dat ze nog op mijn mail gaan reageren.
Yum, Zweedse balletjes!G-addict schreef op maandag 20 november 2023 @ 13:03:
[...]
Wellicht sturen ze een bosje bloemen, of zweedse balletjes;-)
3120WP Solax, 4825WP SolarEdge, Nibe S2125-8 met een VVMS320, 11,52 kWh Zendure 2400AC
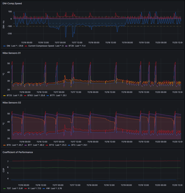
Onderstaande mijn afgelopen 5 dagen. Sinds de temp weer boven de 10C is lijkt er een meer stabieler patroon te zijn in het wegwerken van de DMs. Er komt qua temperatuur weer vergelijkbare periode aan qua temperatuur en ben dan ook benieuwd hoe het gedrag van de DMs dan is.
Experiment so far:
- Eigen stooklijn op 28 tussen +20 en -30
- GM naar -50 want alleen tussen 05:00-22:30 wat uitkomt op ongeveer 21 stop-starts Aangepast naar -60 en geen nachtverlaging oid.
- Filtertijd op 12h
- Vermogen bij DOT -10 naar 8kW
- SWW tussen 09:00-00:00 Smart Control
- Kamer temp op 21 graden (BT50) < temp naar 21,5 gezet waarmee de vloer constanter warm is.
/f/image/de2wPCZa56YdasWI2vkRvK2A.png?f=fotoalbum_large)
NIBE: S2125-12 | SMO S40 | RSV-300X | UKV100 | ELK9 | PV: 4000kWh/pj | GASLOOS | VLOERVERWARMING 60m2 + 6 RADIATOREN | HUISBJ: 2004
Je kunt 28 naar 27 brengen en opnieuw ervaren.
Hier 26 en in de loop vd middag bemoeide Domoticz zich ermee en stuurt een extern contact. De Ta wordt dan met -2 gecorrigeerd en de WP staat al een poosje uit. GM zijn nog positief.
:strip_exif()/f/image/WhSgwptep3JLcs3tehhsYW79.jpg?f=fotoalbum_large)
:strip_exif()/f/image/rR6U0Q2Y7rdX3IqMECf6EY6p.jpg?f=fotoalbum_large)
[ Voor 63% gewijzigd door Knowbody op 20-11-2023 18:10 ]
0599 BJ 2022, Nibe Split 12 kW, SMO S40. Getuned naar 56 Hz max, 20 lpm debiet verwarming en koeling, stille mode altijd aan.Hier verdwijnt de legionella aangroei dagelijks in het riool. 9000 Wp plat dak 10xNO, 10xZW, 5xZO
Even benieuwd.... waarom grijpt domoticz in?Knowbody schreef op maandag 20 november 2023 @ 18:05:
@martius en.... Hoe ervaar je het.
Je kunt 28 naar 27 brengen en opnieuw ervaren.
Hier 26 en in de loop vd middag bemoeide Domoticz zich ermee en stuurt een extern contact. De Ta wordt dan met -2 gecorrigeerd en de WP staat al een poosje uit. GM zijn nog positief.
[Afbeelding]
[Afbeelding]
So far so good. Die 28 is met 4-5C buiten net an goed. Nu boven de 28C zou hij lager kunnen.Knowbody schreef op maandag 20 november 2023 @ 18:05:
@martius en.... Hoe ervaar je het.
Je kunt 28 naar 27 brengen en opnieuw ervaren.
Huis is uit 2004 en ik vermoed daarmee minder goed geïsoleerd dan een woning uit 2022. Ik kijk het nog even aan met die 28.
Zodra het weer onder de 10C is ben ik benieuwd of ik ook een dergelijk verbruik zie als onderstaande.
/f/image/78qlbAWojmb65oJirzcrkACG.png?f=fotoalbum_large)
NIBE: S2125-12 | SMO S40 | RSV-300X | UKV100 | ELK9 | PV: 4000kWh/pj | GASLOOS | VLOERVERWARMING 60m2 + 6 RADIATOREN | HUISBJ: 2004
Ik meet mbv wat thermostaten de ruimtetemperatuur en vind 22 een mooie waarde.G-addict schreef op maandag 20 november 2023 @ 18:37:
[...]
Even benieuwd.... waarom grijpt domoticz in?
Maar wordt het >= 22.6 dan stuur ik dus.
Vanaf 22.4 gaat het externe contact eraf en loopt de T berekend weer op.
Zelf gebouwd en met instelbare hysteresis.
0599 BJ 2022, Nibe Split 12 kW, SMO S40. Getuned naar 56 Hz max, 20 lpm debiet verwarming en koeling, stille mode altijd aan.Hier verdwijnt de legionella aangroei dagelijks in het riool. 9000 Wp plat dak 10xNO, 10xZW, 5xZO
De rechte lijn ("vaste Ta") is een vertrekpunt.martius schreef op maandag 20 november 2023 @ 18:46:
[...]
So far so good. Die 28 is met 4-5C buiten net an goed. Nu boven de 28C zou hij lager kunnen.
Huis is uit 2004 en ik vermoed daarmee minder goed geïsoleerd dan een woning uit 2022. Ik kijk het nog even aan met die 28.
Zodra het weer onder de 10C is ben ik benieuwd of ik ook een dergelijk verbruik zie als onderstaande.
[Afbeelding]
De graadminuten regeling is deels de thermostaat.
Als je de waarde bij 0 graden 1 of 2 punten hoger legt dan bij 10 is de waarde bij 5 graden daar tussenin. Feel free to play around
[ Voor 3% gewijzigd door Knowbody op 20-11-2023 19:30 ]
0599 BJ 2022, Nibe Split 12 kW, SMO S40. Getuned naar 56 Hz max, 20 lpm debiet verwarming en koeling, stille mode altijd aan.Hier verdwijnt de legionella aangroei dagelijks in het riool. 9000 Wp plat dak 10xNO, 10xZW, 5xZO
Die vorm had ik ook, maar nadat ik de bovenste BT7 sensor beter in het meetbuisje vd boiler had gedrukt veranderde het model (spiegelde als het ware).
0599 BJ 2022, Nibe Split 12 kW, SMO S40. Getuned naar 56 Hz max, 20 lpm debiet verwarming en koeling, stille mode altijd aan.Hier verdwijnt de legionella aangroei dagelijks in het riool. 9000 Wp plat dak 10xNO, 10xZW, 5xZO
Heb je toevallig een foto van waar dat zit? Mijn piek is ook zo en daarnaast is het water in werkelijkheid kouder dan gemeten door mijn sensor. Ben even benieuwd waar ik dit kan controleren?Knowbody schreef op maandag 20 november 2023 @ 20:08:
@martius ik zit naar jouw SWW piek te kijken.
Die vorm had ik ook, maar nadat ik de bovenste BT7 sensor beter in het meetbuisje vd boiler had gedrukt veranderde het model (spiegelde als het ware).
Nibe F2120-16, VVM310 met SMO40, RMU40. 1 HW PiB
Het lijkt er op dat, als de wp eenmaal aan gaat, hij niet meer uit gaat. Hij begint als een gek te verwarmen, vol vermogen, het wordt 22-23-24 graden in huis, je verwacht dat ie uit gaat, maar als je hem niet handmatig uitzet wordt het zo 27-30 graden in huis... dat klopt niet. Wat ik ook doe of instel, welke stooklijn of verschuiving, geen effect. Heb een aantal weken op stooklijn 2 gedraaid met -10 verschuiving, hij gaat gewoon stoken en in een paar uur is het weer 24 graden binnen en hij stopt niet. Nu staat ie weer op stooklijn 5, standaard meen ik, geen effect.
Het enige wat hem lijkt te stoppen is het instellen van de 'buitentemperatuur waar NA hij niet mag verwarmen', ik meen standaard is dat 17 graden. Als ik die lager maak dan de huidige buitentemperatuur, dan stopt hij met verwarmen... maar die moet je dan dus op 11 of 12 graden zetten. Daalt de buitentemp daar onder, springt hij weer aan en gaat niet meer uit en wordt het zo weer 24-27 graden als je even niet oplet.
Dingen als weersafhankelijkheid etc instellen, geen effect. Eigenlijk heeft geen enkele instelling effect. Hij kent alleen uit, of vol aan.
Ik hou met HA ook eea in de gaten, wat je ook ziet is dat zodra hij aan gaat, de graadminuten van 0 zakken naar -600/-750 etc, en dan is het inmiddels al weer zo heet binnen dat ik hem met de hand weer uit zet (van automatisch af naar manual in de myuplink app)
grafiekje van vanmiddag. ca. 15:30 op 'auto' gezet, en iets voor 7 uur was het alweer tegen de 24 graden, dus maar weer uit:
/f/image/dN718y44NzF39fh4SeQSvhsA.png?f=fotoalbum_large)
Nogmaals, Nibe zal langskomen, maar ik ben gewoon benieuwd of dit iemand hier een lichtje doet branden?
Ik heb een losse boiler en kan als ik eroverheen buig net aan bij de BT7.RISL schreef op maandag 20 november 2023 @ 20:14:
[...]
Heb je toevallig een foto van waar dat zit? Mijn piek is ook zo en daarnaast is het water in werkelijkheid kouder dan gemeten door mijn sensor. Ben even benieuwd waar ik dit kan controleren?
Wil ik er beter bij dan moet er wat witgoed aan de kant 😄
Die setting van 17 op 11 graden zetten is goed, wel hoort daar een filtertijd bij van 24 uur. Als je dat nu verandert moet je mogelijk heel lang wachten (buitentemperatuur zit op de wip rond 11) dus verander die setting maar als het een stuk kouder is.
[ Voor 22% gewijzigd door Knowbody op 20-11-2023 20:44 ]
0599 BJ 2022, Nibe Split 12 kW, SMO S40. Getuned naar 56 Hz max, 20 lpm debiet verwarming en koeling, stille mode altijd aan.Hier verdwijnt de legionella aangroei dagelijks in het riool. 9000 Wp plat dak 10xNO, 10xZW, 5xZO
Wat is de waarde van BT1 want hij lijkt wel het maximum vd stooklijn te kiezen.Borisvkr schreef op maandag 20 november 2023 @ 20:26:
Ik heb sinds het voorjaar een Nibe vvm-s320 met een F2040. RMUS40 aan de muur. Die staat op 'stooklijn' dus daar kan ik alleen omhoog of omlaag. De installateur heeft hem destijds wel even aangezet, vloer werd flink warm, prima. Hij doet het. verder niets mee gedaan. Nu, na de zomer komt het eerste echte gebruik, en daar gaat wat mis. Vooropgesteld, ik heb de installateur al laten komen en die weet niet wat het probleem is, zij gaan Nibe zelf ook inschakelen, maar ik zag dit topic met veel technische kennis, ik denk ga toch maar even vragen.
Het lijkt er op dat, als de wp eenmaal aan gaat, hij niet meer uit gaat. Hij begint als een gek te verwarmen, vol vermogen, het wordt 22-23-24 graden in huis, je verwacht dat ie uit gaat, maar als je hem niet handmatig uitzet wordt het zo 27-30 graden in huis... dat klopt niet. Wat ik ook doe of instel, welke stooklijn of verschuiving, geen effect. Heb een aantal weken op stooklijn 2 gedraaid met -10 verschuiving, hij gaat gewoon stoken en in een paar uur is het weer 24 graden binnen en hij stopt niet. Nu staat ie weer op stooklijn 5, standaard meen ik, geen effect.
Het enige wat hem lijkt te stoppen is het instellen van de 'buitentemperatuur waar NA hij niet mag verwarmen', ik meen standaard is dat 17 graden. Als ik die lager maak dan de huidige buitentemperatuur, dan stopt hij met verwarmen... maar die moet je dan dus op 11 of 12 graden zetten. Daalt de buitentemp daar onder, springt hij weer aan en gaat niet meer uit en wordt het zo weer 24-27 graden als je even niet oplet.
Dingen als weersafhankelijkheid etc instellen, geen effect. Eigenlijk heeft geen enkele instelling effect. Hij kent alleen uit, of vol aan.
Ik hou met HA ook eea in de gaten, wat je ook ziet is dat zodra hij aan gaat, de graadminuten van 0 zakken naar -600/-750 etc, en dan is het inmiddels al weer zo heet binnen dat ik hem met de hand weer uit zet (van automatisch af naar manual in de myuplink app)
grafiekje van vanmiddag. ca. 15:30 op 'auto' gezet, en iets voor 7 uur was het alweer tegen de 24 graden, dus maar weer uit:
[Afbeelding]
Nogmaals, Nibe zal langskomen, maar ik ben gewoon benieuwd of dit iemand hier een lichtje doet branden?
BT25 en BT71 willen we ook graag weten. Mogelijk heb je die niet en moet je kijken naar BT2 en BT3.
Wellicht is er een sensor op een verkeerde input aangesloten of op een verkeerde plek gemonteerd. Vanwege de graadminuten denk ik dat hij "denkt" dat hij een vreselijke inhaalslag moet maken. De graadminuten groeien ook gewoon door terwijl de compressor naar de max gaat.
Blijft het electrisch element daarbij ook uit of komt die er ook nog bij....check dat want het kost je stroom!
In vind het erop lijken alsof BT71 (of BT3) op een hele lage waarde staat. Een vaste waarde misschien, alsof er een weerstandje op zit. Zoiets.
[ Voor 8% gewijzigd door Knowbody op 20-11-2023 20:57 ]
0599 BJ 2022, Nibe Split 12 kW, SMO S40. Getuned naar 56 Hz max, 20 lpm debiet verwarming en koeling, stille mode altijd aan.Hier verdwijnt de legionella aangroei dagelijks in het riool. 9000 Wp plat dak 10xNO, 10xZW, 5xZO
Met een VVM kan het haast niet, maar staat de 3wegklep wel goed? Denk hij niet gewoon dat hij sww aan het bereiden is?Borisvkr schreef op maandag 20 november 2023 @ 20:26:
Ik heb sinds het voorjaar een Nibe vvm-s320 met een F2040. RMUS40 aan de muur. Die staat op 'stooklijn' dus daar kan ik alleen omhoog of omlaag. De installateur heeft hem destijds wel even aangezet, vloer werd flink warm, prima. Hij doet het. verder niets mee gedaan. Nu, na de zomer komt het eerste echte gebruik, en daar gaat wat mis. Vooropgesteld, ik heb de installateur al laten komen en die weet niet wat het probleem is, zij gaan Nibe zelf ook inschakelen, maar ik zag dit topic met veel technische kennis, ik denk ga toch maar even vragen.
Het lijkt er op dat, als de wp eenmaal aan gaat, hij niet meer uit gaat. Hij begint als een gek te verwarmen, vol vermogen, het wordt 22-23-24 graden in huis, je verwacht dat ie uit gaat, maar als je hem niet handmatig uitzet wordt het zo 27-30 graden in huis... dat klopt niet. Wat ik ook doe of instel, welke stooklijn of verschuiving, geen effect. Heb een aantal weken op stooklijn 2 gedraaid met -10 verschuiving, hij gaat gewoon stoken en in een paar uur is het weer 24 graden binnen en hij stopt niet. Nu staat ie weer op stooklijn 5, standaard meen ik, geen effect.
Het enige wat hem lijkt te stoppen is het instellen van de 'buitentemperatuur waar NA hij niet mag verwarmen', ik meen standaard is dat 17 graden. Als ik die lager maak dan de huidige buitentemperatuur, dan stopt hij met verwarmen... maar die moet je dan dus op 11 of 12 graden zetten. Daalt de buitentemp daar onder, springt hij weer aan en gaat niet meer uit en wordt het zo weer 24-27 graden als je even niet oplet.
Dingen als weersafhankelijkheid etc instellen, geen effect. Eigenlijk heeft geen enkele instelling effect. Hij kent alleen uit, of vol aan.
Ik hou met HA ook eea in de gaten, wat je ook ziet is dat zodra hij aan gaat, de graadminuten van 0 zakken naar -600/-750 etc, en dan is het inmiddels al weer zo heet binnen dat ik hem met de hand weer uit zet (van automatisch af naar manual in de myuplink app)
grafiekje van vanmiddag. ca. 15:30 op 'auto' gezet, en iets voor 7 uur was het alweer tegen de 24 graden, dus maar weer uit:
[Afbeelding]
Nogmaals, Nibe zal langskomen, maar ik ben gewoon benieuwd of dit iemand hier een lichtje doet branden?
Als dat het nieg is: Hebben alle sensoren wel normale waarden?
Nu je het zegt .. dat kan inderdaad wel eens verklaren waarom de graadminuten maar blijven oplopen.DIY schreef op maandag 20 november 2023 @ 21:22:
[...]
Met een VVM kan het haast niet, maar staat de 3wegklep wel goed? Denk hij niet gewoon dat hij sww aan het bereiden is?
Maar waarom zou hij dan wel stoppen als de buitentemperatuur setting wordt verlaagd....🤔
[ Voor 12% gewijzigd door Knowbody op 20-11-2023 21:28 ]
0599 BJ 2022, Nibe Split 12 kW, SMO S40. Getuned naar 56 Hz max, 20 lpm debiet verwarming en koeling, stille mode altijd aan.Hier verdwijnt de legionella aangroei dagelijks in het riool. 9000 Wp plat dak 10xNO, 10xZW, 5xZO
Omdat dat gewoon een harde setting is. Buitentemperatuur boven de ingestelde temperatuur, verwarming uit.Knowbody schreef op maandag 20 november 2023 @ 21:24:
[...]
Nu je het zegt .. dat kan inderdaad wel eens verklaren waarom de graadminuten maar blijven oplopen.
Maar waarom zou hij dan wel stoppen als de buitentemperatuur setting wordt verlaagd....🤔
Hier ook gehad met de SMO40, sensoren niet goed aangesloten, op de verkeerde positie geplaatst en verkeerde instellingen waren de oorzaken. De smos40/rmus40 ken ik verder niet. Pak de installatie schema's van nibe erbij en vergelijk.Borisvkr schreef op maandag 20 november 2023 @ 20:26:
Ik heb sinds het voorjaar een Nibe vvm-s320 met een F2040. RMUS40 aan de muur. Die staat op 'stooklijn' dus daar kan ik alleen omhoog of omlaag. De installateur heeft hem destijds wel even aangezet, vloer werd flink warm, prima. Hij doet het. verder niets mee gedaan. Nu, na de zomer komt het eerste echte gebruik, en daar gaat wat mis. Vooropgesteld, ik heb de installateur al laten komen en die weet niet wat het probleem is, zij gaan Nibe zelf ook inschakelen, maar ik zag dit topic met veel technische kennis, ik denk ga toch maar even vragen.
Het lijkt er op dat, als de wp eenmaal aan gaat, hij niet meer uit gaat. Hij begint als een gek te verwarmen, vol vermogen, het wordt 22-23-24 graden in huis, je verwacht dat ie uit gaat, maar als je hem niet handmatig uitzet wordt het zo 27-30 graden in huis... dat klopt niet. Wat ik ook doe of instel, welke stooklijn of verschuiving, geen effect. Heb een aantal weken op stooklijn 2 gedraaid met -10 verschuiving, hij gaat gewoon stoken en in een paar uur is het weer 24 graden binnen en hij stopt niet. Nu staat ie weer op stooklijn 5, standaard meen ik, geen effect.
Het enige wat hem lijkt te stoppen is het instellen van de 'buitentemperatuur waar NA hij niet mag verwarmen', ik meen standaard is dat 17 graden. Als ik die lager maak dan de huidige buitentemperatuur, dan stopt hij met verwarmen... maar die moet je dan dus op 11 of 12 graden zetten. Daalt de buitentemp daar onder, springt hij weer aan en gaat niet meer uit en wordt het zo weer 24-27 graden als je even niet oplet.
Dingen als weersafhankelijkheid etc instellen, geen effect. Eigenlijk heeft geen enkele instelling effect. Hij kent alleen uit, of vol aan.
Ik hou met HA ook eea in de gaten, wat je ook ziet is dat zodra hij aan gaat, de graadminuten van 0 zakken naar -600/-750 etc, en dan is het inmiddels al weer zo heet binnen dat ik hem met de hand weer uit zet (van automatisch af naar manual in de myuplink app)
grafiekje van vanmiddag. ca. 15:30 op 'auto' gezet, en iets voor 7 uur was het alweer tegen de 24 graden, dus maar weer uit:
[Afbeelding]
Nogmaals, Nibe zal langskomen, maar ik ben gewoon benieuwd of dit iemand hier een lichtje doet branden?
misschien een domme opmerking, maar als je bij je stooklijk kijkt, is dit dan wel een curve die je verwacht? of is het een vlakke lijn?Borisvkr schreef op maandag 20 november 2023 @ 20:26:
Ik heb sinds het voorjaar een Nibe vvm-s320 met een F2040. RMUS40 aan de muur. Die staat op 'stooklijn' dus daar kan ik alleen omhoog of omlaag. De installateur heeft hem destijds wel even aangezet, vloer werd flink warm, prima. Hij doet het. verder niets mee gedaan. Nu, na de zomer komt het eerste echte gebruik, en daar gaat wat mis. Vooropgesteld, ik heb de installateur al laten komen en die weet niet wat het probleem is, zij gaan Nibe zelf ook inschakelen, maar ik zag dit topic met veel technische kennis, ik denk ga toch maar even vragen.
Het lijkt er op dat, als de wp eenmaal aan gaat, hij niet meer uit gaat. Hij begint als een gek te verwarmen, vol vermogen, het wordt 22-23-24 graden in huis, je verwacht dat ie uit gaat, maar als je hem niet handmatig uitzet wordt het zo 27-30 graden in huis... dat klopt niet. Wat ik ook doe of instel, welke stooklijn of verschuiving, geen effect. Heb een aantal weken op stooklijn 2 gedraaid met -10 verschuiving, hij gaat gewoon stoken en in een paar uur is het weer 24 graden binnen en hij stopt niet. Nu staat ie weer op stooklijn 5, standaard meen ik, geen effect.
Het enige wat hem lijkt te stoppen is het instellen van de 'buitentemperatuur waar NA hij niet mag verwarmen', ik meen standaard is dat 17 graden. Als ik die lager maak dan de huidige buitentemperatuur, dan stopt hij met verwarmen... maar die moet je dan dus op 11 of 12 graden zetten. Daalt de buitentemp daar onder, springt hij weer aan en gaat niet meer uit en wordt het zo weer 24-27 graden als je even niet oplet.
Dingen als weersafhankelijkheid etc instellen, geen effect. Eigenlijk heeft geen enkele instelling effect. Hij kent alleen uit, of vol aan.
Ik hou met HA ook eea in de gaten, wat je ook ziet is dat zodra hij aan gaat, de graadminuten van 0 zakken naar -600/-750 etc, en dan is het inmiddels al weer zo heet binnen dat ik hem met de hand weer uit zet (van automatisch af naar manual in de myuplink app)
grafiekje van vanmiddag. ca. 15:30 op 'auto' gezet, en iets voor 7 uur was het alweer tegen de 24 graden, dus maar weer uit:
[Afbeelding]
Nogmaals, Nibe zal langskomen, maar ik ben gewoon benieuwd of dit iemand hier een lichtje doet branden?
ik had dit in het begin ook en toen stond de smos40 domweg op het opstook protocol..
ook het opstook protocol stopt boven de gemiddeld ingestelde buitentemperatuur..
Dan kan hij niet denken dat hij het SWW vat verwarmt terwijl de warmte het huis in gaat.G-addict schreef op maandag 20 november 2023 @ 21:36:
[...]
Omdat dat gewoon een harde setting is. Buitentemperatuur boven de ingestelde temperatuur, verwarming uit.
Ik denk nog steeds iets met een sensor.
Maar goed de VVM is af fabriek met alle sensoren etc. reeds geplaatst natuurlijk.
0599 BJ 2022, Nibe Split 12 kW, SMO S40. Getuned naar 56 Hz max, 20 lpm debiet verwarming en koeling, stille mode altijd aan.Hier verdwijnt de legionella aangroei dagelijks in het riool. 9000 Wp plat dak 10xNO, 10xZW, 5xZO
Aha. Plausibel!riberts schreef op maandag 20 november 2023 @ 21:50:
[...]
misschien een domme opmerking, maar als je bij je stooklijk kijkt, is dit dan wel een curve die je verwacht? of is het een vlakke lijn?
ik had dit in het begin ook en toen stond de smos40 domweg op het opstook protocol..
ook het opstook protocol stopt boven de gemiddeld ingestelde buitentemperatuur..
0599 BJ 2022, Nibe Split 12 kW, SMO S40. Getuned naar 56 Hz max, 20 lpm debiet verwarming en koeling, stille mode altijd aan.Hier verdwijnt de legionella aangroei dagelijks in het riool. 9000 Wp plat dak 10xNO, 10xZW, 5xZO
Ik zal eens kijken morgen of er beweging in te krijgen is. Bedoel je de SWW piek van BT7? Waardes lijken me namelijk best prima.Knowbody schreef op maandag 20 november 2023 @ 20:08:
@martius ik zit naar jouw SWW piek te kijken.
Die vorm had ik ook, maar nadat ik de bovenste BT7 sensor beter in het meetbuisje vd boiler had gedrukt veranderde het model (spiegelde als het ware).
NIBE: S2125-12 | SMO S40 | RSV-300X | UKV100 | ELK9 | PV: 4000kWh/pj | GASLOOS | VLOERVERWARMING 60m2 + 6 RADIATOREN | HUISBJ: 2004
Ik gebruik nu even stooklijn 5. Heb ook 4, 3 en 2 geprobeerd, met zo'n beetje alle verschuivingen. Niets heeft effect.
3 weg klep is denk ik niet iets wat ik zelf kan controleren neem ik aan?
Net als hoe sensoren aangesloten zitten, dat is niet iets wat ik kan beoordelen denk ik?
Kijk naar het model van de stroom in de homewizard grafiek. Ik wil niet zeggen dat er iets niet goed contact maakt maar ik vind het frappant.martius schreef op maandag 20 november 2023 @ 22:30:
[...]
Ik zal eens kijken morgen of er beweging in te krijgen is. Bedoel je de SWW piek van BT7? Waardes lijken me namelijk best prima.
Bij mij loopt de stroom op gedurende de SWW run. Bij jou af.
Bij mij zat BT7 net niet ver genoeg in het buisje, en meette daardoor te laag. Dat viel me op doordat BT6 op den duur hoger was dan BT7.
0599 BJ 2022, Nibe Split 12 kW, SMO S40. Getuned naar 56 Hz max, 20 lpm debiet verwarming en koeling, stille mode altijd aan.Hier verdwijnt de legionella aangroei dagelijks in het riool. 9000 Wp plat dak 10xNO, 10xZW, 5xZO
Wat dacht je van menu 3.1Borisvkr schreef op maandag 20 november 2023 @ 22:57:
Hoe kom ik aan BT1, BT2, BT25 en BT71? Wat zijn dat/waar vind ik die?
Check ook even of de vloerdroog functie niet actief staat. Deze houdt er dan vanzelf mee op als de dagen om zijn.
Menu 7.5.2
Je kunt proberen wat je wilt met de stooklijn met dat heeft nu totaal geen zin omdat er iets anders aan de hand is.
0599 BJ 2022, Nibe Split 12 kW, SMO S40. Getuned naar 56 Hz max, 20 lpm debiet verwarming en koeling, stille mode altijd aan.Hier verdwijnt de legionella aangroei dagelijks in het riool. 9000 Wp plat dak 10xNO, 10xZW, 5xZO
Conclusie uit onderstaande grafiek is dat dit bij mij niet het geval is. Daarbij heb ik in de zomer ergens alle temperaturen van de SWW met 2 graden verlaagd waarmee de waardes afwijken van de defaults. If it aint broken, don't try to fix it.Knowbody schreef op dinsdag 21 november 2023 @ 02:40:
[...]
Kijk naar het model van de stroom in de homewizard grafiek. Ik wil niet zeggen dat er iets niet goed contact maakt maar ik vind het frappant.
Bij mij loopt de stroom op gedurende de SWW run. Bij jou af.
Bij mij zat BT7 net niet ver genoeg in het buisje, en meette daardoor te laag. Dat viel me op doordat BT6 op den duur hoger was dan BT7.
/f/image/Dcb7U7BWQiONMuIniVCrZeyS.png?f=fotoalbum_large)
NIBE: S2125-12 | SMO S40 | RSV-300X | UKV100 | ELK9 | PV: 4000kWh/pj | GASLOOS | VLOERVERWARMING 60m2 + 6 RADIATOREN | HUISBJ: 2004
/f/image/evk7BEMoHUVd96hbk6PCb2Nz.png?f=fotoalbum_large)
NIBE: S2125-12 | SMO S40 | RSV-300X | UKV100 | ELK9 | PV: 4000kWh/pj | GASLOOS | VLOERVERWARMING 60m2 + 6 RADIATOREN | HUISBJ: 2004
Er schiet mij even iets te binnen, want zowel mijn buurman als ik hebben beiden hetzelfde gehad met onze all in one unit (HK200S). In onze unit zitten 2 3-weg kleppen:Borisvkr schreef op maandag 20 november 2023 @ 20:26:
Ik heb sinds het voorjaar een Nibe vvm-s320 met een F2040. RMUS40 aan de muur. Die staat op 'stooklijn' dus daar kan ik alleen omhoog of omlaag. De installateur heeft hem destijds wel even aangezet, vloer werd flink warm, prima. Hij doet het. verder niets mee gedaan. Nu, na de zomer komt het eerste echte gebruik, en daar gaat wat mis. Vooropgesteld, ik heb de installateur al laten komen en die weet niet wat het probleem is, zij gaan Nibe zelf ook inschakelen, maar ik zag dit topic met veel technische kennis, ik denk ga toch maar even vragen.
Het lijkt er op dat, als de wp eenmaal aan gaat, hij niet meer uit gaat. Hij begint als een gek te verwarmen, vol vermogen, het wordt 22-23-24 graden in huis, je verwacht dat ie uit gaat, maar als je hem niet handmatig uitzet wordt het zo 27-30 graden in huis... dat klopt niet. Wat ik ook doe of instel, welke stooklijn of verschuiving, geen effect. Heb een aantal weken op stooklijn 2 gedraaid met -10 verschuiving, hij gaat gewoon stoken en in een paar uur is het weer 24 graden binnen en hij stopt niet. Nu staat ie weer op stooklijn 5, standaard meen ik, geen effect.
Het enige wat hem lijkt te stoppen is het instellen van de 'buitentemperatuur waar NA hij niet mag verwarmen', ik meen standaard is dat 17 graden. Als ik die lager maak dan de huidige buitentemperatuur, dan stopt hij met verwarmen... maar die moet je dan dus op 11 of 12 graden zetten. Daalt de buitentemp daar onder, springt hij weer aan en gaat niet meer uit en wordt het zo weer 24-27 graden als je even niet oplet.
Dingen als weersafhankelijkheid etc instellen, geen effect. Eigenlijk heeft geen enkele instelling effect. Hij kent alleen uit, of vol aan.
Ik hou met HA ook eea in de gaten, wat je ook ziet is dat zodra hij aan gaat, de graadminuten van 0 zakken naar -600/-750 etc, en dan is het inmiddels al weer zo heet binnen dat ik hem met de hand weer uit zet (van automatisch af naar manual in de myuplink app)
grafiekje van vanmiddag. ca. 15:30 op 'auto' gezet, en iets voor 7 uur was het alweer tegen de 24 graden, dus maar weer uit:
[Afbeelding]
Nogmaals, Nibe zal langskomen, maar ik ben gewoon benieuwd of dit iemand hier een lichtje doet branden?
QN 10 schakelt tussen SWW en verwarming/koeling
QN 12 schakelt om bij koelvraag om de elektrische naverwarmer te omzeilen (deze is niet goed geïsoleerd en kan corroderen als er te koud water doorheen stroomt als het warm is). QN 12 is overigens voor Qn 10 geplaatst.
Bij ons bleef QN 12 "hangen", dus als er vraag komt voor SWW gaat deze warmte direct naar de vloerverwarming, hierbij stroomt het warme water niet langs BT 25 waardoor je graadminuten kunnen oplopen. Omdat er ook geen warm water in het voorraadvat komt blijft de warmtepomp volgas draaien in SWW bedrijf. Ondanks dat je kunt instellen hoeveel tijd de warmtepomp mag koelen, verwarmen en warmwater mag bereiden, keek de regeling hier niet meer naar.
De tijdelijke oplossing was het spanningsloos maken van de warmtepomp, een draad afkoppelen van QN 12 van de print en deze afdoppen (230V). Je kunt zo de warmtepomp gebruiken om te verwarmen (cv en warm water) en te koelen (tot 18 graden/het dauwpunt). Wil je kolen met lagere temperaturen dan moet je een relais plaatsen, ik heb nog wel ergens een schema van Nibe.
Ik hoop dat het verhaal een beetje duidelijk is. Wellicht is het bij jou iets heel anders, maar als de opbouw van de warmtepomp ongeveer hetzelfde is, zou je daar eens naar kunnen kijken
:no_upscale():strip_icc():fill(white):strip_exif()/f/image/yZrP99ns7UDWUbbJ1RZ5t8r0.jpg?f=user_large)
Heb nog wel een paar foto's gemaakt van de settings in menu 3.
(of moet ik die plaatsen als de unit aan het verwarmen is?)
![]() | ![]() | ![]() |
![]() | ![]() | ![]() |
Wat mij opvalt is dat bij 3.1.3 bij 'Room temperature 1 (BT50)' geen info staat maar een streepje? Klopt dat?
Zelf knutselen zou ik niet doen als je er niet mee bekend bent. Als het gewoon koud in huis wordt, en het bezoek van Nibe duurt nog even, zou ik er wellicht wel even naar kijken.Borisvkr schreef op dinsdag 21 november 2023 @ 09:15:
Ik neem aan dat een Nibe techneut dat uiteindelijk allemaal kan testen en achterhalenik ga zelf niet in dat apparaat knutselen, zeker niet onder garantie.
Heb nog wel een paar foto's gemaakt van de settings in menu 3.
(of moet ik die plaatsen als de unit aan het verwarmen is?)
[Afbeelding] [Afbeelding] [Afbeelding] [Afbeelding] [Afbeelding] [Afbeelding]
Wat mij opvalt is dat bij 3.1.3 bij 'Room temperature 1 (BT50)' geen info staat maar een streepje? Klopt dat?
Ik zou idd verwachten dat er wel een ruimtetemperatuur zichtbaar moet zijn, omdat je een RMUS40 hebt. Wellicht gewoon een setting aanpassen.
Aangezien ik zelf geen RMU(S) heb kan ik daar geen uitsluitsel over geven.
[ Voor 10% gewijzigd door Borisvkr op 21-11-2023 10:00 ]
Supplyline setpoint 40 graden lijkt verdacht veel op een actief vloerdroog functie die nog niet geheel doorlopen is.
0599 BJ 2022, Nibe Split 12 kW, SMO S40. Getuned naar 56 Hz max, 20 lpm debiet verwarming en koeling, stille mode altijd aan.Hier verdwijnt de legionella aangroei dagelijks in het riool. 9000 Wp plat dak 10xNO, 10xZW, 5xZO
Waarde RMU vind je onder info accessoires.Borisvkr schreef op dinsdag 21 november 2023 @ 09:59:
De RMUS40 zie ik in andere menu's wel terug, daar kan ik hem ook instellen op stooklijn of temperatuur (dat laatste raad nibe dus af). Het veranderen vd stooklijn etc op de RMU wordt wel overgenomen door de software op de wp zelf, dus je zou zeggen dat die communicatie wel ok is. Ook als ik het bijv. in de MyUplink aanpas zie ik de verandering ook op de RMU. Het lijkt dus alleen dat ie er verder niets mee doet.
0599 BJ 2022, Nibe Split 12 kW, SMO S40. Getuned naar 56 Hz max, 20 lpm debiet verwarming en koeling, stille mode altijd aan.Hier verdwijnt de legionella aangroei dagelijks in het riool. 9000 Wp plat dak 10xNO, 10xZW, 5xZO
Ja heb ik ook. BT50 is niet aangesloten, want heb een RMU (en dat is een accessoire).Borisvkr schreef op dinsdag 21 november 2023 @ 09:15:
Wat mij opvalt is dat bij 3.1.3 bij 'Room temperature 1 (BT50)' geen info staat maar een streepje? Klopt dat?
0599 BJ 2022, Nibe Split 12 kW, SMO S40. Getuned naar 56 Hz max, 20 lpm debiet verwarming en koeling, stille mode altijd aan.Hier verdwijnt de legionella aangroei dagelijks in het riool. 9000 Wp plat dak 10xNO, 10xZW, 5xZO
Ik vermoed dat de vloerdroog functie is aangezet zonder de prioriteit op handmatig te zetten, waardoor hij bezig is met de vloerdroog als de buitentemperatuur onder die 17 kwam (die jij op 11 hebt gezet, wat op zich prima is in een recente woning). Met de prioriteit op handmatig kijkt hij niet naar de buitentemperatuur en kan de functie worden uitgevoerd ook al is het hartje zomer.
Hij heeft die cyclus niet afgemaakt en daarom werd het 30 graden in huis met Ta 40.
Hij zal op de terugweg zijn. Probeer het te onderbreken of af te maken.
In het service menu kun je de functie vinden. Hier een uitleg (zelfde principe, andere menu nummers).
:strip_exif()/f/image/zgECJMqhin2kWDZxqXb6N8Uh.jpg?f=fotoalbum_large)
[ Voor 7% gewijzigd door Knowbody op 21-11-2023 12:45 ]
0599 BJ 2022, Nibe Split 12 kW, SMO S40. Getuned naar 56 Hz max, 20 lpm debiet verwarming en koeling, stille mode altijd aan.Hier verdwijnt de legionella aangroei dagelijks in het riool. 9000 Wp plat dak 10xNO, 10xZW, 5xZO
Zet je de dagen op '0' dan zou hij die periodes niet uitvoeren. Ik heb even 1 periode aangezet met een lengte van 1 dag, 20 graden. Vloerdroogfunctie staat nu ook aan in de overview menu's, ik laat die gewoon maar even 1 dagje lopen.
/f/image/WK41SB4et4AdjoZYw7nqelSP.png?f=fotoalbum_large)
[ Voor 24% gewijzigd door Borisvkr op 21-11-2023 12:55 ]
Ik heb precies hetzelfde gehad als hetgeen jij beschreef. "Supply Line Set Point" op 40 graden, dus niet confirmerend aan de stooklijn. Graadminuten duiken ver het negatieve in, en niet verwarmen (omdat buitentemperatuur boven threshold is). Omdat ik het maar niet voor elkaar kreeg een andere waarde te zien bij "supply line Set Point", ook niet in de zomer om te koelen, heb ik uiteindelijk een factory reset gedaan op de S320. En waarempel, daarna kreeg ik voor het eerst wel een andere waarde te zien, en liep de pomp netjes volgens de ingestelde stooklijn. Wellicht zat het probleem in de firmware waar de s320 mee geleverd is.Borisvkr schreef op dinsdag 21 november 2023 @ 12:52:
Menu's zijn totaal verschillend zo te zien. Ik vond wel een vloerdroogfunctie in de S320 waarbij ik tot 7 periodes in kon stellen, elke periode kun je dan een temperatuur en een aantal dagen instellen. bijv. periode 1: 20 graden voor 2 dagen, periode 2, 30 graden voor 3 dagen etc.
Zet je de dagen op '0' dan zou hij die periodes niet uitvoeren. Ik heb even 1 periode aangezet met een lengte van 1 dag, 20 graden. Vloerdroogfunctie staat nu ook aan in de overview menu's, ik laat die gewoon maar even 1 dagje lopen.
[Afbeelding]
Wel de installatie-assistent daarna weer doorlopen, en wat instellingen m.b.t. SWW, maar met een kwartiertje tijd heb je alle instellingen wel weer goed gezet.
Er zal vast een oplossing zijn waarbij de reset niet nodig is, maar als je ten einde raad bent, kan dit je helpen.
Wololoo
Mooi. Daar zit de oplossing.Mauzer schreef op dinsdag 21 november 2023 @ 13:09:
[...]
Ik heb precies hetzelfde gehad als hetgeen jij beschreef. "Supply Line Set Point" op 40 graden, dus niet confirmerend aan de stooklijn. Graadminuten duiken ver het negatieve in, en niet verwarmen (omdat buitentemperatuur boven threshold is). Omdat ik het maar niet voor elkaar kreeg een andere waarde te zien bij "supply line Set Point", ook niet in de zomer om te koelen, heb ik uiteindelijk een factory reset gedaan op de S320. En waarempel, daarna kreeg ik voor het eerst wel een andere waarde te zien, en liep de pomp netjes volgens de ingestelde stooklijn. Wellicht zat het probleem in de firmware waar de s320 mee geleverd is.
Wel de installatie-assistent daarna weer doorlopen, en wat instellingen m.b.t. SWW, maar met een kwartiertje tijd heb je alle instellingen wel weer goed gezet.
Er zal vast een oplossing zijn waarbij de reset niet nodig is, maar als je ten einde raad bent, kan dit je helpen.
Een monteur zal dat als eerste gaan doen, verwacht ik.
0599 BJ 2022, Nibe Split 12 kW, SMO S40. Getuned naar 56 Hz max, 20 lpm debiet verwarming en koeling, stille mode altijd aan.Hier verdwijnt de legionella aangroei dagelijks in het riool. 9000 Wp plat dak 10xNO, 10xZW, 5xZO
Ik had een eens willen zien of die functie op on sprong als je de prioriteit op handmatig had gezet. Maar goed, hier hoeven we het niet meer te zoeken. Een factory reset zal wel eens kunnen helpen. Misschien is uit/aan voldoende maar dat betwijfel ik.Borisvkr schreef op dinsdag 21 november 2023 @ 12:52:
Menu's zijn totaal verschillend zo te zien. Ik vond wel een vloerdroogfunctie in de S320 waarbij ik tot 7 periodes in kon stellen, elke periode kun je dan een temperatuur en een aantal dagen instellen. bijv. periode 1: 20 graden voor 2 dagen, periode 2, 30 graden voor 3 dagen etc.
Zet je de dagen op '0' dan zou hij die periodes niet uitvoeren. Ik heb even 1 periode aangezet met een lengte van 1 dag, 20 graden. Vloerdroogfunctie staat nu ook aan in de overview menu's, ik laat die gewoon maar even 1 dagje lopen.
[Afbeelding]
0599 BJ 2022, Nibe Split 12 kW, SMO S40. Getuned naar 56 Hz max, 20 lpm debiet verwarming en koeling, stille mode altijd aan.Hier verdwijnt de legionella aangroei dagelijks in het riool. 9000 Wp plat dak 10xNO, 10xZW, 5xZO
Wat je kunt doen:Borisvkr schreef op dinsdag 21 november 2023 @ 13:34:
Moet je na een factory reset ook weer zaken als hardware (buitenunit, rmu etc) ergens configureren? Dan blijf ik daar liever even vanaf.
Stop er een USB memory stick in, dan krijg je een USB menu te zien en je kunt een backup maken
Daarna factory reset.
Daarna de backup terugschieten.
Je kunt dat ook ter test doen maar dan zonder die reset, om te ervaren.
0599 BJ 2022, Nibe Split 12 kW, SMO S40. Getuned naar 56 Hz max, 20 lpm debiet verwarming en koeling, stille mode altijd aan.Hier verdwijnt de legionella aangroei dagelijks in het riool. 9000 Wp plat dak 10xNO, 10xZW, 5xZO
Het verhaal over de 3 weg klep zit ook in mijn hoofd, wellicht verklaard dat wat ik in deze grafieken zie?
Rond 8:00 en 9:30 heb ik alleen warm water gevraagd, geen verwarming, maar ik zie dan toch dat de supply line BT2 een schop omhoog krijgt? Of is dat te verklaren?
Rond 17:30 de verwarming maar even aangezet met de hand, aangezien het frisjes wordt in huis.
Die zal ik dan zo ook maar weer uitzetten anders is zo weer 25 graden hier
/f/image/XBS5MsOUIxvJ3LKpZe03AhtG.png?f=fotoalbum_large)
0599 BJ 2022, Nibe Split 12 kW, SMO S40. Getuned naar 56 Hz max, 20 lpm debiet verwarming en koeling, stille mode altijd aan.Hier verdwijnt de legionella aangroei dagelijks in het riool. 9000 Wp plat dak 10xNO, 10xZW, 5xZO
CTRL ALT DELBorisvkr schreef op dinsdag 21 november 2023 @ 19:34:
Ok, duidelijk. Ja ik begin nu aan alles te twijfelen
0599 BJ 2022, Nibe Split 12 kW, SMO S40. Getuned naar 56 Hz max, 20 lpm debiet verwarming en koeling, stille mode altijd aan.Hier verdwijnt de legionella aangroei dagelijks in het riool. 9000 Wp plat dak 10xNO, 10xZW, 5xZO
Zat nog wel in de service menu's te kijken naar de factory reset, maar ik zie daar 3 opties. 1. Reset van de user settings, 2. reset van de wp zelf, en 3. reset van de buitenunit. Ik neem aan dat ik nr. 2 moet hebben?
En dan na die reset weer de usb er in en dan die weer restoren?
Beetje tricky, omdat er bij het maken van een backup niet wordt gesproken over die 3 entiteiten, dus wat is er dan gebackupped?
De RMU in kwestie is overigens bedraad aangesloten.
:strip_exif()/f/image/meYVTxLqFibcRCYVEQwh0kCy.jpg?f=fotoalbum_large)
[ Voor 50% gewijzigd door DIY op 22-11-2023 09:35 ]
Ja hier hetzelfde ook met een RMU S40. Volgens mij ligt dat aan de weergaven van de my uplink app...DIY schreef op woensdag 22 november 2023 @ 09:15:
Heeft iemand meegemaakt (of een idee van de oorzaak) dat in de uplinkdata de binnentemperatuur (RMU S40) niet of slechts enkele losse punten zijn?
De RMU in kwestie is overigens bedraad aangesloten.
De settings van de controller. De SMO dus.Borisvkr schreef op woensdag 22 november 2023 @ 09:10:
Beetje tricky, omdat er bij het maken van een backup niet wordt gesproken over die 3 entiteiten, dus wat is er dan gebackupped?
Bedankt. Gedeelde smart is halve smartBenjamin1 schreef op woensdag 22 november 2023 @ 09:18:
Ja hier hetzelfde ook met een RMU S40. Volgens mij ligt dat aan de weergaven van de my uplink app...
[ Voor 50% gewijzigd door DIY op 22-11-2023 09:48 ]
Ik heb dit ook al ruim een jaar. Het is eens met een bepaalde update veranderd idd. Je krijgt volgens mij alleen lijn als de temp stijgt of daalt. Als de temp gelijk blijft en dus geen verandering aan te geven is blijft het leeg of zie je idd stip en vaak dan op de dag van de laatste verandering. Ik heb zelf de BT50 in de woonkamerDIY schreef op woensdag 22 november 2023 @ 09:15:
Heeft iemand meegemaakt (of een idee van de oorzaak) dat in de uplinkdata de binnentemperatuur (RMU S40) niet of slechts enkele losse punten zijn?
De RMU in kwestie is overigens bedraad aangesloten.
[Afbeelding]
/f/image/Msg7n27GXYt7nD6CaU6x0HXN.png?f=fotoalbum_large)
/f/image/bxW2ow0ud7a8hCY2Gzl4lrCS.png?f=fotoalbum_large)
/f/image/kPeAf5KRoT4ZxbDAuY7MH6N7.png?f=fotoalbum_large)
3120WP Solax, 4825WP SolarEdge, Nibe S2125-8 met een VVMS320, 11,52 kWh Zendure 2400AC
@martius heb jij al wat meer/nieuwe informatie. De "Energy log - Current power consumption" leek jouw power meter op plekken redelijk te volgen en elders de plank mis te slaan. Heb je hier al wat meer ervaring mee? Heeft NIBE of iemand anders ooit gereargeerd op jouw verhaal?martius schreef op maandag 5 juni 2023 @ 08:58:
Sinds afgelopen vrijdag heb ik een HomeWizard 3fase kWh meter geplaatst tussen de groep en de WP om te registeren wat het werkelijke verbruik is van mijn Nibe S2125-SMOS40. [...][...]
- HomeWizard Active Power (roze): Dit is de live verbruik geregistreerd door de kWh meter.
- SMOS40 - Current Power Consumption (groen): Dit is de live verbruik geregistreerd door de SMOS40 [...]
Vraag aan jullie is of jullie dergelijk gedrag ook waarnemen of dat dit een geisoleerd geval is.
In het algemeen: is het mogelijk om het verbruik (S2125-8 icm S40) via myuplink/modbus parameters in de gaten te houden, of ben ik toch overgeleverd aan een externe meter?
[ Voor 3% gewijzigd door ph4z op 22-11-2023 11:44 ]
De Energy logs zijn indicatief. Externe meter plus NIBE EMK 300 geeft volgens Nibe de meest betrouwbare waardes.ph4z schreef op woensdag 22 november 2023 @ 11:43:
[...]
@martius heb jij al wat meer/nieuwe informatie. De "Energy log - Current power consumption" leek jouw power meter op plekken redelijk te volgen en elders de plank mis te slaan. Heb je hier al wat meer ervaring mee? Heeft NIBE of iemand anders ooit gereargeerd op jouw verhaal?
In het algemeen: is het mogelijk om het verbruik (S2125-8 icm S40) via myuplink/modbus parameters in de gaten te houden, of ben ik toch overgeleverd aan een externe meter?
Ik doe nu een grove schatting op basis van een externe meter en de energy logs in Excel.
:strip_exif()/f/image/7tBiCLF8jdkYFCnACc5iU8ji.jpg?f=fotoalbum_large)
Lees even mijn posts terug via deze link.
NIBE: S2125-12 | SMO S40 | RSV-300X | UKV100 | ELK9 | PV: 4000kWh/pj | GASLOOS | VLOERVERWARMING 60m2 + 6 RADIATOREN | HUISBJ: 2004
Pak van stooklijn 5-1 de aanvoertemperaturen die goed werken bij de huidige buitentemperaturen, van 5-2 de temperaturen die goed werken als het ietsje warmer is. Bij lagere buitentemperaturen ga je dan zelf opzoek naar de juiste aanvoertemperatuur. Tijdens dit proces zoiezo de ruimtecompensatie op 0. Dit proces voer je idealiter uit op donkere dagen, zodat de zon geen kans heeft om de ruimtetemperatuur te beïnvloeden. Geef een verandering even een paar dagen de tijd, wijzig niet dagelijks. En accepteer kleine afwijkingen t.o.v. het setpoint. Het gaat immers om een woning, niet om een laboratorium of cleamroom.Aziraphale schreef op woensdag 22 november 2023 @ 10:55:
Even een stooklijnvraag. Ik ben momenteel regelmatig de puntverschuiving van de stooklijn bij aan het stellen omdat het de ene keer kouder buiten is en de andere keer warmer. Zo red ik het momenteel met stooklijn 5 - 1 overdag wel (en als het buiten nog ietsje warmer is 5 - 2), maar 's nachts koelt het dan toch net even teveel af om de binnentemperatuur op niveau te houden. Dit zal ik waarschijnlijk met een aangepaste stooklijn moeten regelen, maar hoe kan ik dit het beste aanpakken? Gewoon wat gaan pielen met een graadje erbij als te buitentemperatuur lager wordt?
Dankjewel, ga ik mee aan de gang! Wat moet ik zien als een kleine afwijking van het setpoint? Tienden lijk me geen probleem, maar hij dook nu bijna een graad omlaag.G-addict schreef op woensdag 22 november 2023 @ 13:09:
[...]
Pak van stooklijn 5-1 de aanvoertemperaturen die goed werken bij de huidige buitentemperaturen, van 5-2 de temperaturen die goed werken als het ietsje warmer is. Bij lagere buitentemperaturen ga je dan zelf opzoek naar de juiste aanvoertemperatuur. Tijdens dit proces zoiezo de ruimtecompensatie op 0. Dit proces voer je idealiter uit op donkere dagen, zodat de zon geen kans heeft om de ruimtetemperatuur te beïnvloeden. Geef een verandering even een paar dagen de tijd, wijzig niet dagelijks. En accepteer kleine afwijkingen t.o.v. het setpoint. Het gaat immers om een woning, niet om een laboratorium of cleamroom.
3120WP Solax, 4825WP SolarEdge, Nibe S2125-8 met een VVMS320, 11,52 kWh Zendure 2400AC
Dit heb ik ingesteld bij de periodieke verhoging als eindtemperatuur maar dat haalt mijn setup niet. Mijn setup is als volgt:
F2040-6
SMO S40
ELK 9
300L Sww vat
Ik krijg telkens een foutmelding dat de temperatuur van 65 graden niet gehaald wordt.
Mijn installateur meent dat er een extra elektrisch element in het Sww vat geplaatst moet worden om de 65 graden te halen maar dat kan ik moeilijk geloven.
De ELK kan 9kW aan vermogen trekken en ik kan me niet voorstellen dat hij daarmee geen 65 graden kan halen.
Hebben mensen met een vergelijkbare setup ook deze problemen of lukt het jullie wel om de 65 graden te halen met de anti-legionella run??
Viel me al eerder op; er zijn denk ik niet veel mensen met een VVM S320? De termen 'controller' en 'SMO' zeggen mij helemaal niks?
De VVM S320 is een verzameling van componenten, in 1 module gebouwd. Kort samengevat is dat een controller (meen soort van SMO S40, correct me if i'm wrong), Sww-vat, 2 drieweg kleppen en hele zooi aan losse componenten.Borisvkr schreef op woensdag 22 november 2023 @ 14:06:
[...]
Viel me al eerder op; er zijn denk ik niet veel mensen met een VVM S320? De termen 'controller' en 'SMO' zeggen mij helemaal niks?
Kort door de bocht bedoelt men dus vaak met een VVM-S320, controller of SMO allemaal hetzelfde
3120WP Solax, 4825WP SolarEdge, Nibe S2125-8 met een VVMS320, 11,52 kWh Zendure 2400AC
Nu heb ik mijn Nibe S1155 inmiddels via modbus tcp gekoppeld aan HA maar ik zie nog geen fancy dashboard. Is het mogelijk dat ik een dashboard importeer voor een Nibe S1155 zodat ik die niet zelf hoef op te zetten? Dan hoef ik het wiel niet opnieuw uit te vinden.
Begin met de monteurshandleiding van de VVM320 door te lezen. Dat geeft een goede basis en voorkomt dat andere forumleden de handleidimg kunnen gaan oplepelen. Hierin staat ook de vloerdroogfunctie uitgelegd. Wellicht handig om te starten die uit te zetten als je dat nog niet gedaan had.Borisvkr schreef op woensdag 22 november 2023 @ 14:06:
Viel me al eerder op; er zijn denk ik niet veel mensen met een VVM S320? De termen 'controller' en 'SMO' zeggen mij helemaal niks?
https://www.nibe.eu/assets/documents/24270/231349-5.pdf
Wat betreft je vraag over de controller: In jou vvm zit een controller ingebouwd. Dit is het 'brein' van je warmtepomp installatie. Alle sensoren, de warntepomp zelf, 3wegklep(pen), electrisch element (ELK) en accessories zoals de RMU zijn hiermee verbonden. De controller in de vvm verschilt nauwelijks van de externe variant die we de SMO noemen en er in een aantal varianten is: SMO 20/40/S40.
In het onderstaande plaatje heb ik de controller omcirkelt:
:strip_exif()/f/image/nNBqbtqYoeDsV5DStbcZGL29.jpg?f=fotoalbum_large)
In het plaatje zie je trouwens ook de driewegklep die Nibe de QN10 noemt. Als je de kap van je vvm haalt (zie handleiding) kun je voelen of de juiste leiding warm word. De rechter na de 3wegklep gaat naar de boiler en de linkse als hij het huis verwarmt. Als je vvm aangeeft warm water te maken en de linker leiding word toch warm weet je dat het niet goed zit
Het 'motortje' van deze driewegklep zit -uit mn hoofd- met een clip vast en kun je in dat geval dus zonder gereedschap loshalen en de klep verdraaien.
[ Voor 20% gewijzigd door DIY op 22-11-2023 15:32 ]
[ Voor 7% gewijzigd door Borisvkr op 22-11-2023 15:08 ]
Dat is niet de juiste, ik heb de VVM-S320. Menu look & feel en structuur zijn flink anders.DIY schreef op woensdag 22 november 2023 @ 14:37:
[...]
Begin met de monteurshandleiding van de VVM320 door te lezen. Dat geeft een goede basis en voorkomt dat andere forumleden de handleidimg kunnen gaan oplepelen. In de handleding staat ook de vloerdroogfunctie uitgelegd. Wellicht handig om te starten die uit te zetten als je dat nig niet gedaan had.
https://www.nibe.eu/assets/documents/24270/231349-5.pdf
Moet zeggen dat er niet heel veel uit die handleiding te halen valt helaas. Meer dan een een korte beschrijving van de functies is er niet. bijv. 'Vloerdrogen. Stel hier in hoe u de vloer wilt drogen' beetje dat niveau

Maar ik ga er nog wel een keer doorheen.
Verwarmen van de vloer of water is niet het probleem, het probleem is dat als ie de vloer gaat verwarmen, hij nooit meer stopt. Het wordt al snel 24-25 graden in huis, ik zat afgelopen week boven te werken, had het niet in de gaten en toen was het 27 graden beneden. Ik geloof best dat de juiste leidingen warm wordenDIY schreef op woensdag 22 november 2023 @ 14:37:
[...]
In het plaatje zie je trouwens ook de driewegklep die Nibe de QN10 noemt. Als je de kap van je vvm haalt (zie handleiding) kun je voelen of de juiste leiding warm word. De rechter na de 3wegklep gaat naar de boiler en de linkse als hij het huis verwarmt. Als je vvm aangeeft warm water te maken en de linker leiding word toch warm weet je dat het niet goed zit
De VVM S 320 is vergelijkbaar met de SMO S40. Dit is een nieuwere controller met touchscreen etc. De opzet is inderdaad compleet anders. HandleidingBorisvkr schreef op woensdag 22 november 2023 @ 15:32:
Dat is niet de juiste, ik heb de VVM-S320. Menu look & feel en structuur zijn flink anders.
Moet zeggen dat er niet heel veel uit die handleiding te halen valt helaas. Meer dan een een korte beschrijving van de functies is er niet. bijv. 'Vloerdrogen. Stel hier in hoe u de vloer wilt drogen' beetje dat niveau![]()
Maar ik ga er nog wel een keer doorheen.
[ Voor 3% gewijzigd door DIY op 22-11-2023 15:43 ]
Als de vvm denkt dat hij de boiler aan het verwarmen is, maar het water gaat de vloer in, word de boiler niet warm, je huis heet en zal hij niet reageren op een andere stooklijn. Bij een klant (ander merk warmtepomp) was dit vd week ook het probleem (zijn loodgieter kwam er niet uit).Borisvkr schreef op woensdag 22 november 2023 @ 15:37:
Verwarmen van de vloer of water is niet het probleem, het probleem is dat als ie de vloer gaat verwarmen, hij nooit meer stopt. Het wordt al snel 24-25 graden in huis, ik zat afgelopen week boven te werken, had het niet in de gaten en toen was het 27 graden beneden. Ik geloof best dat de juiste leidingen warm worden
Je kunt ook naar de waarden van de sensoren kijken, maar dan moet je weten wat de correcte waarden zijn.
[ Voor 6% gewijzigd door DIY op 22-11-2023 16:00 ]
Ik zet wel degelijk echt de verwarming aan. Hij gaat alleen nooit meer uit.DIY schreef op woensdag 22 november 2023 @ 15:52:
[...]
Als de vvm denkt dat hij de boiler aan het verwarmen is, maar het water gaat de vloer in, word de boiler niet warm, je huis heet en zal hij niet reageren op een andere stooklijn.
Verwarmen van het water lijkt wel goed te gaan. Daar geen problemen.
Ok, de temperatuur van het boilervat is boven de 45 graden of tenminste wat je ingesteld hebt?Borisvkr schreef op woensdag 22 november 2023 @ 15:59:
Ik zet wel degelijk echt de verwarming aan. Hij gaat alleen nooit meer uit.
Verwarmen van het water lijkt wel goed te gaan. Daar geen problemen.
Edit: ik zie in je grafieken dat de delta T tussen BT2 en BT3 iets van 8 tot 10 graden is en de aanvoer 35 en hoger. Als je vloerverwarming hebt lijkt me dat erg hoog.
Ook al voordat je de warmtepomp aanzet zit er een groot verschil tussen BT2 en BT3. Dat lijkt me niet normaal in rust.
Als laatste valt op dat de warmtepomp gelijk volgas gaat met snelle opbouw van de graadminuten.
Wellicht dat BT2 of BT3 toch wat afwijkt en dit het veroorzaakt. Als de temperaturen wel zouden kloppen gaat er constant warm water je verwarming in nog voordat je de warmtepomp 'aanzet'. De vraag is dan hoe dat komt.
[ Voor 58% gewijzigd door DIY op 22-11-2023 16:35 ]
Zoek op internet (of op de Nibe website onder het kopje 'installateurs') naar de installatie-handleiding. Dan heb je de uitgebreidere beschrijving op iets hoger niveau.Borisvkr schreef op woensdag 22 november 2023 @ 15:32:
[...]
Dat is niet de juiste, ik heb de VVM-S320. Menu look & feel en structuur zijn flink anders.
Moet zeggen dat er niet heel veel uit die handleiding te halen valt helaas. Meer dan een een korte beschrijving van de functies is er niet. bijv. 'Vloerdrogen. Stel hier in hoe u de vloer wilt drogen' beetje dat niveau![]()
Maar ik ga er nog wel een keer doorheen.
Nibe F2120-16, VVM310 met SMO40, RMU40. 1 HW PiB
Er zitten nog de nodige bugs in het systeem. Deze RMU was ook ooit nog veel erger, die ging steeds naar 0 gr. Losse punten is logisch, de ruimtetemperatuur verandert niet elke minuut. Die resolutie scheelt data en de uplink service is natuurlijk in de cloud. Ik kan daar nog wel mee leven.DIY schreef op woensdag 22 november 2023 @ 09:15:
Heeft iemand meegemaakt (of een idee van de oorzaak) dat in de uplinkdata de binnentemperatuur (RMU S40) niet of slechts enkele losse punten zijn?
De RMU in kwestie is overigens bedraad aangesloten.
[Afbeelding]
0599 BJ 2022, Nibe Split 12 kW, SMO S40. Getuned naar 56 Hz max, 20 lpm debiet verwarming en koeling, stille mode altijd aan.Hier verdwijnt de legionella aangroei dagelijks in het riool. 9000 Wp plat dak 10xNO, 10xZW, 5xZO
Punt verschuiving is eentje waar je eerst af moet blijven. Die er er voor als de temperatuur bij alle omstandigheden stabiel is, maar net te hoog of te laag.Aziraphale schreef op woensdag 22 november 2023 @ 10:55:
Even een stooklijnvraag. Ik ben momenteel regelmatig de puntverschuiving van de stooklijn bij aan het stellen omdat het de ene keer kouder buiten is en de andere keer warmer. Zo red ik het momenteel met stooklijn 5 - 1 overdag wel (en als het buiten nog ietsje warmer is 5 - 2), maar 's nachts koelt het dan toch net even teveel af om de binnentemperatuur op niveau te houden. Dit zal ik waarschijnlijk met een aangepaste stooklijn moeten regelen, maar hoe kan ik dit het beste aanpakken? Gewoon wat gaan pielen met een graadje erbij als te buitentemperatuur lager wordt?
Jij moet nog aan de curve sleutelen. Kies dan maar 6.
0599 BJ 2022, Nibe Split 12 kW, SMO S40. Getuned naar 56 Hz max, 20 lpm debiet verwarming en koeling, stille mode altijd aan.Hier verdwijnt de legionella aangroei dagelijks in het riool. 9000 Wp plat dak 10xNO, 10xZW, 5xZO
Werkt de ELK wel en doet die ook 3 stappen ( 3 kw 6 kw 9 kw). Waarschijnlijk niet.Benjamin1 schreef op woensdag 22 november 2023 @ 13:43:
Ik heb een issue mbt de periodieke verhoging. Standaard staat deze bij Nibe op 58 graden. Een maat van me die in de legionella preventie werkt wees mij erop dat dat 58 graden geen nut heeft om het Sww vat te ontsmetten en dat een temperatuur van 65 graden en dat 10 min vasthouden afdoende is.
Dit heb ik ingesteld bij de periodieke verhoging als eindtemperatuur maar dat haalt mijn setup niet. Mijn setup is als volgt:
F2040-6
SMO S40
ELK 9
300L Sww vat
Ik krijg telkens een foutmelding dat de temperatuur van 65 graden niet gehaald wordt.
Mijn installateur meent dat er een extra elektrisch element in het Sww vat geplaatst moet worden om de 65 graden te halen maar dat kan ik moeilijk geloven.
De ELK kan 9kW aan vermogen trekken en ik kan me niet voorstellen dat hij daarmee geen 65 graden kan halen.
Hebben mensen met een vergelijkbare setup ook deze problemen of lukt het jullie wel om de 65 graden te halen met de anti-legionella run??
Check menu 7.1.5.1
Til er maar niet zo zwaar aan, in de thuissituatie. Legionellapreventie is net als asbest een branche ansich geworden.
0599 BJ 2022, Nibe Split 12 kW, SMO S40. Getuned naar 56 Hz max, 20 lpm debiet verwarming en koeling, stille mode altijd aan.Hier verdwijnt de legionella aangroei dagelijks in het riool. 9000 Wp plat dak 10xNO, 10xZW, 5xZO
Ik bedoel met puntverschuiving het iets hoger of lager zetten van de hele curve. Aan 6 ga ik niet beginnen, dat is veel te hoog.Knowbody schreef op woensdag 22 november 2023 @ 17:05:
[...]
Punt verschuiving is eentje waar je eerst af moet blijven. Die er er voor alle de temperatuur bij alle omstandigheden stabiel is, maar net te hoog of te laag.
Jij moet nog aan de curve sleutelen. Kies dan maar 6.
3120WP Solax, 4825WP SolarEdge, Nibe S2125-8 met een VVMS320, 11,52 kWh Zendure 2400AC
BT 2 en BT3 meten wel goed, immers de vloer zal dan 29 zijn en dat verklaart de hoge ruimtetemperatuur.DIY schreef op woensdag 22 november 2023 @ 16:09:
[...]
Ok, de temperatuur van het boilervat is boven de 45 graden of tenminste wat je ingesteld hebt?
Edit: ik zie in je grafieken dat de delta T tussen BT2 en BT3 iets van 8 tot 10 graden is en de aanvoer 35 en hoger. Als je vloerverwarming hebt lijkt me dat erg hoog.
Ook al voordat je de warmtepomp aanzet zit er een groot verschil tussen BT2 en BT3. Dat lijkt me niet normaal in rust.
Als laatste valt op dat de warmtepomp gelijk volgas gaat met snelle opbouw van de graadminuten.
Wellicht dat BT2 of BT3 toch wat afwijkt en dit het veroorzaakt. Als de temperaturen wel zouden kloppen gaat er constant warm water je verwarming in nog voordat je de warmtepomp 'aanzet'. De vraag is dan hoe dat komt.
Maar @DIY denk eens mee: BT12 zou ongeveer hetzelfde moeten zijn als BT2. Toch? Misschien zit die sensor de luchttemperatuur te meten en niet de leiding (dat die los ligt).
Is er een trend van BT12 of schommelt dat steeds rond de 22 a 24 @Borisvkr
0599 BJ 2022, Nibe Split 12 kW, SMO S40. Getuned naar 56 Hz max, 20 lpm debiet verwarming en koeling, stille mode altijd aan.Hier verdwijnt de legionella aangroei dagelijks in het riool. 9000 Wp plat dak 10xNO, 10xZW, 5xZO
Stooklijn 6, punt verschuiving 0.Aziraphale schreef op woensdag 22 november 2023 @ 17:25:
[...]
Ik bedoel met puntverschuiving het iets hoger of lager zetten van de hele curve. Aan 6 ga ik niet beginnen, dat is veel te hoog.
0599 BJ 2022, Nibe Split 12 kW, SMO S40. Getuned naar 56 Hz max, 20 lpm debiet verwarming en koeling, stille mode altijd aan.Hier verdwijnt de legionella aangroei dagelijks in het riool. 9000 Wp plat dak 10xNO, 10xZW, 5xZO
De ELK is getest in de geforceerde regeling en werkt dan gewoon in 3 stappen, dit lijkt dus wel prima.Knowbody schreef op woensdag 22 november 2023 @ 17:10:
[...]
Werkt de ELK wel en doet die ook 3 stappen ( 3 kw 6 kw 9 kw). Waarschijnlijk niet.
Check menu 7.1.5.1
Til er maar niet zo zwaar aan, in de thuissituatie. Legionellapreventie is net als asbest een branche ansich geworden.
Op de een of andere manier komt de temperatuur tijdens de periodieke verhoging niet boven de 61 graden uit.
Ik ben opzich ook niet zo bang voor legionella maar meer voor een niet goed werkend elektrisch element. Ik meen mij te herinneren dat hier forumleden waren met een gelijkwaardige setup die wel 65 graden haalde....
Afgelopen dagen heb ik meermaals mijn graadminuten op -600 gehad waarbij het elektrisch element helemaal niks doet en niet bijspringt.... deze staat echter ingesteld dat hij vanaf -400 GM bijspringen.
Al met al begin ik vraagtekens te krijgen bij mijn ELK 9 en de regeling hiervan, vandaar mijn vraag op dit forum.
@martius Zeer informatieve posts, dank!martius schreef op woensdag 22 november 2023 @ 12:47:
[...]
De Energy logs zijn indicatief.[...]
Lees even mijn posts terug via deze link.