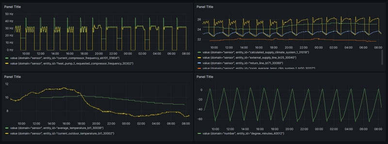
met andere woorden: geen reden tot zorg bij die pieken. Is puur omschakelmoment tussen verwarming en warm water voorziening? dat is dan idd verklaarbaar gezien de ingestelde temperatuur van de boiler (max 52).
Is overigens het patroon zelf, dus los van de pieken, normaal van vorm of vertoont dat ook nog wat opmerkelijke grillige lijnen wellicht? zoals gezegd: ik probeer het totaalplaatje goed te begrijpen en de WP vooral optimaal (lees zo efficiënt mogelijk) in te richten vanzelfsprekend zonder op comfort in te boeten.
Is overigens het patroon zelf, dus los van de pieken, normaal van vorm of vertoont dat ook nog wat opmerkelijke grillige lijnen wellicht? zoals gezegd: ik probeer het totaalplaatje goed te begrijpen en de WP vooral optimaal (lees zo efficiënt mogelijk) in te richten vanzelfsprekend zonder op comfort in te boeten.
:strip_exif()/f/image/CFShXZ3J2sO7kphlFruEUs8P.jpg?f=fotoalbum_large)
:no_upscale():strip_icc():fill(white):strip_exif()/f/image/NgiBEDnnj0jB5uKYBeX4zyR2.jpg?f=user_large)
:strip_exif()/f/image/6wg0mvJ0kKJXeHDnOVF7iKtF.jpg?f=fotoalbum_large)
:strip_exif()/f/image/U05mYqWHP5Qkt9HQhk3MVJ7R.jpg?f=fotoalbum_large)
:strip_exif()/f/image/4LDybQYS2pZ6gN2KZLnwArND.jpg?f=fotoalbum_large)
/f/image/jYzhRz2gVQKLdwI9QLorJJId.png?f=fotoalbum_large)
/f/image/0iR4AXFTMx74koLvULXMYh6G.png?f=fotoalbum_large)
/f/image/MNFmKOChnsJosdTBpUparHW4.png?f=fotoalbum_large)
/f/image/AbOSn3e99aNr3EWsHknwIEWo.png?f=fotoalbum_large)
/f/image/r1qmL5l1Oq8hAVohGWiSZUjv.png?f=fotoalbum_large)
/f/image/vjlLZcd2GUexWKkqCjrPwpZN.png?f=fotoalbum_large)
:strip_exif()/f/image/lDXG32DF1MTVd4naBKf6CB9M.jpg?f=fotoalbum_large)
/f/image/lNzhd7Aaa81Rq01MmmQrLQvn.png?f=fotoalbum_large)
/f/image/HEsxWdGLf5R325n3sjI8tIc7.png?f=fotoalbum_large)
:strip_exif()/f/image/0mT4SOdOOpSfKqYkvTU4hJmY.jpg?f=fotoalbum_large)
:strip_exif()/f/image/qKpS5otdBFGQQ7FEJRwS1Okp.jpg?f=fotoalbum_large)
:strip_exif()/f/image/B2Qe0Fate1oEt1hLWd3AKKWI.jpg?f=fotoalbum_large)
:strip_exif()/f/image/EApq1GuqrU7mMSAHapDENYYA.jpg?f=fotoalbum_large)
:strip_exif()/f/image/NFAoo5ugKjUdRVPQgLANIV9E.jpg?f=fotoalbum_large)
:strip_exif()/f/image/Ss0exaLKmb0DGutyEgyb0avl.jpg?f=fotoalbum_large)
:strip_exif()/f/image/fpeerLInjIfUOTwo1NUI77XE.jpg?f=fotoalbum_large)
/f/image/UEwEXldIckkhRDyDhx7B1Xa1.png?f=fotoalbum_large)
/f/image/OEDbWrBMh21FMTt8KyvCh0tc.png?f=fotoalbum_large)
:strip_exif()/f/image/xNivUvnD7VcAJyRQGd95lD7w.jpg?f=fotoalbum_large)