0599 BJ 2022, Nibe Split 12 kW, SMO S40. Getuned naar 56 Hz max, 20 lpm debiet verwarming en koeling, stille mode altijd aan.Hier verdwijnt de legionella aangroei dagelijks in het riool. 9000 Wp plat dak 10xNO, 10xZW, 5xZO
:strip_exif()/f/image/qebNMGvyXVfXFIUIoTiY6JCx.jpg?f=fotoalbum_large)
3120WP Solax, 4825WP SolarEdge, Nibe S2125-8 met een VVMS320, 11,52 kWh Zendure 2400AC
Oké, enig idee wat de toggle GP10 off, 2-pipe cooling dan zou moeten doen? Het buffervat niet vullen bij koelen?Knowbody schreef op dinsdag 27 juni 2023 @ 15:12:
[...]
GP10 is de naam vd pomp na het buffervat (parallel buffer). Een serie buffer heeft geen extra pomp nodig.
Dan heb je ook nog een external cv pump, die heet zoals die heet een heeft geen extra tag nummer.
Ook bestaat er een GP12.2 dat is een 2e GP12 bij een tweede warmtepomp. (De SMO kan meerdere WP units aansturen).
Nibe BA-SVM10-200/6 + AMS10-6
Geen benul nog. In de installer handleiding vd SMO S40 (zoek op GP10 in de pdf) wordt het 2 pipe of 4 pipe systeem kort uitgelegd. Misschien kun je daar dan wat mee?magnetx3 schreef op dinsdag 27 juni 2023 @ 14:48:
Ik kwam zojuist deze instelling tegen: GP10 off, 2-pipe cooling. [Afbeelding]
Ik kan hierover in de handleiding niks vinden. Jullie enig idee wat dit zou doen, en of dit aan zou moeten staan?
0599 BJ 2022, Nibe Split 12 kW, SMO S40. Getuned naar 56 Hz max, 20 lpm debiet verwarming en koeling, stille mode altijd aan.Hier verdwijnt de legionella aangroei dagelijks in het riool. 9000 Wp plat dak 10xNO, 10xZW, 5xZO
Ok, bijzonder. Ik heb overigens hetzelfde met de dT instelling in mijn SMO 40. Volgens de manual is de kleinste instelling een dT van 2 graden, ik kan niet kleiner dan 4 graden instellen.Aziraphale schreef op dinsdag 27 juni 2023 @ 16:36:
@G-addict Ik heb even gecheckt en in tegenstelling tot wat de handleiding zegt kan de Ta van de VVM S320 niet lager dan 18. Joost mag weten waarom...
[Afbeelding]
Daar waar de manual anders zegt dan de huidige firmware toestaat zou je denken wat als we een aantal versies terug gaan in de tijd, kan het dan wel .... Oftewel "heeft het gekund?"G-addict schreef op woensdag 28 juni 2023 @ 09:36:
[...]
Ok, bijzonder. Ik heb overigens hetzelfde met de dT instelling in mijn SMO 40. Volgens de manual is de kleinste instelling een dT van 2 graden, ik kan niet kleiner dan 4 graden instellen.
0599 BJ 2022, Nibe Split 12 kW, SMO S40. Getuned naar 56 Hz max, 20 lpm debiet verwarming en koeling, stille mode altijd aan.Hier verdwijnt de legionella aangroei dagelijks in het riool. 9000 Wp plat dak 10xNO, 10xZW, 5xZO
Ik lees juist even Nibe's document: Instellen koeling SMO S40 & VVM S320.Aziraphale schreef op dinsdag 27 juni 2023 @ 16:36:
@G-addict Ik heb even gecheckt en in tegenstelling tot wat de handleiding zegt kan de Ta van de VVM S320 niet lager dan 18. Joost mag weten waarom...
[Afbeelding]
Daar staat gewoon beschreven dat de VVM S320 niet lager kan dan 18 graden.
I know, maar dan mag Joost nog steeds weten waarom de SMO die beveiliging op 0 heeft staan en de VVM op 18. In de praktijk betekent dit namelijk dat je nauwelijks met de VVM kunt koelen omdat hij zo snel in die beveiliging schiet. Mogelijk maakt het wat verschil wanneer je een heel groot afgiftevermogen hebt, maar met mijn 55m2 vvw krijg ik hem nog niet goed aan de gang. Maar goed, ik ga morgen weer eens testen met de dT (als ik die wel kleiner kan krijgen, dat weet ik zo niet) en pompsnelheid en dan kijken wat er gebeurt.G-addict schreef op woensdag 28 juni 2023 @ 09:46:
[...]
Ik lees juist even Nibe's document: Instellen koeling SMO S40 & VVM S320.
Daar staat gewoon beschreven dat de VVM S320 niet lager kan dan 18 graden.
3120WP Solax, 4825WP SolarEdge, Nibe S2125-8 met een VVMS320, 11,52 kWh Zendure 2400AC
Nog een domme vraagAziraphale schreef op dinsdag 27 juni 2023 @ 12:48:
@G-addict 1.30.5 klopt, maar er staat me iets van bij dat die er niet is en je alleen met die minimale Ta van 18 wat kunt. Maar ik zal vanmiddag even kijken. En wat bedoel je precies met de laadpomp? Ik heb nu de flow (cv-pomp in de S320) in het systeem op maximaal staan, moet die dan toch omlaag?
@gronoco Ik heb het onderstaande allemaal beschikbaar en er is vast nog meer...
[Afbeelding] [Afbeelding] [Afbeelding] [Afbeelding]
Dat zie ik aan de Ta...gronoco schreef op woensdag 28 juni 2023 @ 10:13:
[...]
Nog een domme vraagik zie wel een cooling status, die 'keurig' aangeeft met 0 of 1 of de koeling aan of uit staat, maar ik zie geen 'heating status'... hoe kan ik zien of de wp aan het verwarmen is? Dwz de vloerverwarming aan of uit staat?
3120WP Solax, 4825WP SolarEdge, Nibe S2125-8 met een VVMS320, 11,52 kWh Zendure 2400AC
Vergeet niet dat de standaard waarde voor koelen vanaf 25 graden is.Aziraphale schreef op woensdag 28 juni 2023 @ 10:12:
[...]
I know, maar dan mag Joost nog steeds weten waarom de SMO die beveiliging op 0 heeft staan en de VVM op 18. In de praktijk betekent dit namelijk dat je nauwelijks met de VVM kunt koelen omdat hij zo snel in die beveiliging schiet. Mogelijk maakt het wat verschil wanneer je een heel groot afgiftevermogen hebt, maar met mijn 55m2 vvw krijg ik hem nog niet goed aan de gang. Maar goed, ik ga morgen weer eens testen met de dT (als ik die wel kleiner kan krijgen, dat weet ik zo niet) en pompsnelheid en dan kijken wat er gebeurt.
Als wij vinden dat die met een paar dagen zomerse temperaturen ook best op 22 kan, ik noem maar wat, dan zit er uiteraard minder warmte in de vloer.
Je hebt gewoon een te zware warmtepomp dan voor 55 m2.
Het zou dan het beste werken vanuit een flink buffervat.
0599 BJ 2022, Nibe Split 12 kW, SMO S40. Getuned naar 56 Hz max, 20 lpm debiet verwarming en koeling, stille mode altijd aan.Hier verdwijnt de legionella aangroei dagelijks in het riool. 9000 Wp plat dak 10xNO, 10xZW, 5xZO
Als ik het principeschema van je VVM bekijk dan heeft de unit 1 3 weg klep die schakelt tussen SWW en vloerverwarming/koeling.Aziraphale schreef op woensdag 28 juni 2023 @ 10:12:
[...]
I know, maar dan mag Joost nog steeds weten waarom de SMO die beveiliging op 0 heeft staan en de VVM op 18. In de praktijk betekent dit namelijk dat je nauwelijks met de VVM kunt koelen omdat hij zo snel in die beveiliging schiet. Mogelijk maakt het wat verschil wanneer je een heel groot afgiftevermogen hebt, maar met mijn 55m2 vvw krijg ik hem nog niet goed aan de gang. Maar goed, ik ga morgen weer eens testen met de dT (als ik die wel kleiner kan krijgen, dat weet ik zo niet) en pompsnelheid en dan kijken wat er gebeurt.
Mijn unit, SHK 200, heeft 2 3 weg kleppen. De ene schakelt tussen SWW en vloerverwarming/koeling. Maar als die 3 weg klep op vloerverwarming/koeling staat dan is er daarachter nog een 3 weg klep geplaatst die schakelt tussen koelen en verwarmen. Zover ik het kan beoordelen bypasst die 2e 3 weg klep in mijn unit de elektrische bijverwarmer. Deze is niet zo lekker geisoleerd (kan ook niet) en deze zal dus condenseren bij koelbedrijf <18 graden met corrosie en defecten als gevolg.
De VVM heeft deze 2e klep niet, wel de elektrische bijverwarmer. Wellicht is dat de oorzaak dat de koeling bij de VVM niet lager gaat dan 18 graden. In deze dure tijden moeten ook premium merken als Nibe ergens op besparen
3120WP Solax, 4825WP SolarEdge, Nibe S2125-8 met een VVMS320, 11,52 kWh Zendure 2400AC
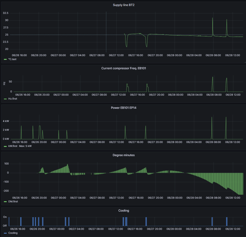
En de Ta is...? aanvoertemperatuur gok ik?
Is dat dan de 'supply line'? En gaat die dan alleen omhoog als de vloerverwarming aan gaat, of ook als ie de watervoorraad opwarmt?
Klopt, dat is BT2 en de retour zie je met BT3. Heet water is BT6 (Hot Water Charging).gronoco schreef op woensdag 28 juni 2023 @ 11:59:
[...]
En de Ta is...? aanvoertemperatuur gok ik?
Is dat dan de 'supply line'? En gaat die dan alleen omhoog als de vloerverwarming aan gaat, of ook als ie de watervoorraad opwarmt?
3120WP Solax, 4825WP SolarEdge, Nibe S2125-8 met een VVMS320, 11,52 kWh Zendure 2400AC
Persoonlijk vind ik jouw setup mooier dan de mijne. Losse onderdelen kan ook een goede keuze zijn maar het is nou eenmaal minder compact en het moet netjes worden aangebracht en dat had hier wel beter gekund.Aziraphale schreef op woensdag 28 juni 2023 @ 11:22:
Hmmm... Dus eigenlijk had ik nog eigenwijzer moeten zijn dan ik al was en wel een buffervat (lag er, maar heb ik weer mee laten nemen) moeten plaatsen en een SMO S40 met losse boiler ipv de all-in-one. Nou ja, een gelukkig huwelijk is me ook wat waard en de WAF was nogal tegen op losse componenten in de bijkeuken en blij met geen buffer, want die nam extra ruimte is.
0599 BJ 2022, Nibe Split 12 kW, SMO S40. Getuned naar 56 Hz max, 20 lpm debiet verwarming en koeling, stille mode altijd aan.Hier verdwijnt de legionella aangroei dagelijks in het riool. 9000 Wp plat dak 10xNO, 10xZW, 5xZO
Qua setup is het absoluut mooier, dat ben ik helemaal met je eens. En voor het belangrijkste doel is hij ook perfect, maar het zou leuk zijn als ik het koelen ook goed aan de loop zou kunnen krijgen. Al was het alleen maar om mijn installateur te kunnen laten zien dat het wel kan.Knowbody schreef op woensdag 28 juni 2023 @ 12:59:
[...]
Persoonlijk vind ik jouw setup mooier dan de mijne. Losse onderdelen kan ook een goede keuze zijn maar het is nou eenmaal minder compact en het moet netjes worden aangebracht en dat had hier wel beter gekund.
3120WP Solax, 4825WP SolarEdge, Nibe S2125-8 met een VVMS320, 11,52 kWh Zendure 2400AC
Maar ik zie BT2 vandaag ook een paar keer oplopen, maar ik zie niet aan de RMU dat de (vloer)verwarming aan stond...? Ik zie nu wel dat nu het iets koeler is, de graadminuten weer negatief worden. Het zal toch niet zo zijn dat de machine nu denkt dat ie weer moet verwarmen?Aziraphale schreef op woensdag 28 juni 2023 @ 12:18:
[...]
Klopt, dat is BT2 en de retour zie je met BT3. Heet water is BT6 (Hot Water Charging).

Dat zit hem in het schakelen van de 3-weg klep op het moment dat er SWW gemaakt gaat worden. Dan loopt er altijd wat je cv in en dat registreert hij. Ik heb hetzelfde.gronoco schreef op woensdag 28 juni 2023 @ 14:00:
[...]
Maar ik zie BT2 vandaag ook een paar keer oplopen, maar ik zie niet aan de RMU dat de (vloer)verwarming aan stond...? Ik zie nu wel dat nu het iets koeler is, de graadminuten weer negatief worden. Het zal toch niet zo zijn dat de machine nu denkt dat ie weer moet verwarmen?
3120WP Solax, 4825WP SolarEdge, Nibe S2125-8 met een VVMS320, 11,52 kWh Zendure 2400AC
Wat de machine denkt kun je in MyUplink volgen, tenminste bij de S serie.gronoco schreef op woensdag 28 juni 2023 @ 14:00:
[...]
Maar ik zie BT2 vandaag ook een paar keer oplopen, maar ik zie niet aan de RMU dat de (vloer)verwarming aan stond...? Ik zie nu wel dat nu het iets koeler is, de graadminuten weer negatief worden. Het zal toch niet zo zijn dat de machine nu denkt dat ie weer moet verwarmen?
Momenteel is dat "geen vraag" in menu 3.1.2 of je ziet het ook hieraan: zie de schuifjes
:strip_exif()/f/image/XpLunMulUHvZBQrBcdqct6mD.jpg?f=fotoalbum_large)
Omschakelen tussen verwarmen en koelen staat standaard op 2 uur. Koekoek! Dat is voor aardwarmte systeem de standaard, dat is verklaarbaar want koelen doet daar iets nuttigs voor de bron en kost ook nog eens nauwelijks iets!
Voor lucht systemen moet je die parameter uiteraard op 48 uur zetten.
0599 BJ 2022, Nibe Split 12 kW, SMO S40. Getuned naar 56 Hz max, 20 lpm debiet verwarming en koeling, stille mode altijd aan.Hier verdwijnt de legionella aangroei dagelijks in het riool. 9000 Wp plat dak 10xNO, 10xZW, 5xZO
Spannend! Wel gek hahaha.. wacht dan nog een week met de update, of niet?Knowbody schreef op donderdag 29 juni 2023 @ 10:39:
Update S-series.
SMO S40
2.20.6
Wat er aangepast is is afwachten!
[Afbeelding]
EDIT: bij mij is hij nog niet beschikbaar.
[ Voor 4% gewijzigd door mvrooij op 29-06-2023 10:42 ]
WP: NIBE S2125-12 - SMO-S40 / PV: SolarEdge 7200WP / Zeekr 7x AWD Privilege / Home Assistant / Easee Home / Gardena Smart
Je kunt dus wel updaten.mvrooij schreef op donderdag 29 juni 2023 @ 10:41:
[...]
Spannend! Wel gek hahaha.. wacht dan nog een week met de update, of niet?
EDIT: bij mij is hij nog niet beschikbaar.
0599 BJ 2022, Nibe Split 12 kW, SMO S40. Getuned naar 56 Hz max, 20 lpm debiet verwarming en koeling, stille mode altijd aan.Hier verdwijnt de legionella aangroei dagelijks in het riool. 9000 Wp plat dak 10xNO, 10xZW, 5xZO
Momenteel geeft mijn SMO S40 aan dat ik een COP heb van 1,48
Vanuit Nibe en mijn installateur heb ik een overeenkomende berichten gekregen aangaande de energy logs die uitleesbaar zijn via de MODBUS uit de SMO S40 of via de display van de SMO S40.
- De energy logs zijn indicatieve waardes die worden vergeleken met reële waardes. In mijn ogen schattingen en daarmee niet betrouwbaar.
- De SMO S40 regelunit is geen meet instrument en beschikt niet over een ingebouwde elektrische of thermische meter (quote vanuit Nibe).
- Wil je betrouwbare data dan dient er gebruikt te worden gemaakt van een NIBE EMK 300 in de installatie.
Ik ga opzoek naar budget ....en ruimte in mijn meterkast
NIBE: S2125-12 | SMO S40 | RSV-300X | UKV100 | ELK9 | PV: 4000kWh/pj | GASLOOS | VLOERVERWARMING 60m2 + 6 RADIATOREN | HUISBJ: 2004
Ook bij een WKO installatie zou ik dit echt niet aanraden hoor. De bron heeft een beperkte capaciteit, en als je dan ook nog vloerverwarming in je woning hebt (wat heel erg waarschijnlijk is) dan kost het ook bergen energie om de koude massa op te warmen of terug te koelen. Pure energieverkwisting.Knowbody schreef op woensdag 28 juni 2023 @ 21:34:
[...]
Omschakelen tussen verwarmen en koelen staat standaard op 2 uur. Koekoek! Dat is voor aardwarmte systeem de standaard, dat is verklaarbaar want koelen doet daar iets nuttigs voor de bron en kost ook nog eens nauwelijks iets!
Het lijkt wel alsof iedereen de temperatuur in z'n woning tegenwoordig op de 10e graad nauwkeurig wil regelen, ik vind dat echt waanzin ten top. Comfortgrenzen liggen in een aardige bandbreedte qua temperatuur en luchtvochtigheid. We hoeven de slaapkamer niet te klimatiseren alsof het een laboratorium of cleanroom is.
Als de parameters in 1.9.5 en 4.9.2 goed staan dan blijft het klimaat naar mijn mening goed leefbaar en hoeft er niet geschakeld te worden tussen koelen en verwarmen.
Deze staat bij mij op 24 uur. Het moet in ieder geval niet te kort.Knowbody schreef op woensdag 28 juni 2023 @ 21:34:
[...]
Voor lucht systemen moet je die parameter uiteraard op 48 uur zetten.
Ja ik weet dat je dat in de app kunt zien, maar ik wil dat dus in HomeAssistant zien...Knowbody schreef op woensdag 28 juni 2023 @ 21:34:
[...]
Wat de machine denkt kun je in MyUplink volgen, tenminste bij de S serie.
Momenteel is dat "geen vraag" in menu 3.1.2 of je ziet het ook hieraan: zie de schuifjes
[Afbeelding]
Omschakelen tussen verwarmen en koelen staat standaard op 2 uur. Koekoek! Dat is voor aardwarmte systeem de standaard, dat is verklaarbaar want koelen doet daar iets nuttigs voor de bron en kost ook nog eens nauwelijks iets!
Voor lucht systemen moet je die parameter uiteraard op 48 uur zetten.
Ik zie wel dat cooling aan of uit staat. Ik vermoed dat dit komt omdat ik nu alles op 'manual' heb staan, en als ik dan handmatig de verwarming in 3.1.2 aanzet, ik die paramter dus wel ga zien in ha. Of als ik alles weer op auto heb staan, dat ik dan wel een parameter heb die dat laat zien.
Hoe krijg je dat voor elkaar? Hier stond de koeling ook aan maar de temperatuur in huis was net zo hoog als buiten... beiden 28-30 graden. Het voelde binnen wel prettiger omdat de (betonnen) vloer lekker koel aan de voeten is, maar de koeling veranderd hier NIETS aan de temperatuur in huis...G-addict schreef op donderdag 29 juni 2023 @ 13:57:
Vorige week was m'n woonkamer ongeveer 20 graden bij een buitentemperatuur van +30 graden. Dat is echt niet fijn.
Dit krijg ik ook niet voor elkaar met een aanvoertemp van 18 graden. Bij mij was het bij buiten 30+ ongeveer 22 tot 22,5. Ik heb nooit getest met aanvoer lager dan 18 graden puur omdat ik het binnen ook niet koeler hoef dan 22 graden in de zomer.gronoco schreef op donderdag 29 juni 2023 @ 15:01:
[...]
Hoe krijg je dat voor elkaar? Hier stond de koeling ook aan maar de temperatuur in huis was net zo hoog als buiten... beiden 28-30 graden. Het voelde binnen wel prettiger omdat de (betonnen) vloer lekker koel aan de voeten is, maar de koeling veranderd hier NIETS aan de temperatuur in huis...
WP: NIBE S2125-12 - SMO-S40 / PV: SolarEdge 7200WP / Zeekr 7x AWD Privilege / Home Assistant / Easee Home / Gardena Smart
Ik ben het met jou eens, bij mij hoeft het ook niet vast 22 te zijn. Het mag gerust fluctueren tussen 21,5 en 22,5 bijvoorbeeld.G-addict schreef op donderdag 29 juni 2023 @ 13:57:
Wat ik overigens nog een fijne upgrade zou vinden is een variabel instelbare binnentemperatuur. Een beetje zoals een stooklijn. Dus dat in de winter de kamertemperatuur 20 graden blijft, maar dat deze tijdens de hete dagen van +25 graden iets oploopt. Vorige week was m'n woonkamer ongeveer 20 graden bij een buitentemperatuur van +30 graden. Dat is echt niet fijn.
WP: NIBE S2125-12 - SMO-S40 / PV: SolarEdge 7200WP / Zeekr 7x AWD Privilege / Home Assistant / Easee Home / Gardena Smart
Minimale aanvoer op 17 graden, gewenste aanvoertemperatuur op 18 graden. En de koeling op tijd aanzetten. Het duurt enkele dagen voordat het effect merkbaar is. Je koelt immers niet echt de lucht zoals met een airco, maar de vloer. Het duurt echt enkele dagen voordat ook de al de in de muren gebufferde warmte daar ook uit is. Vloerkoeling is net als vloerverwarming een traag proces. Maar het werkt hier wel.gronoco schreef op donderdag 29 juni 2023 @ 15:01:
[...]
Hoe krijg je dat voor elkaar? Hier stond de koeling ook aan maar de temperatuur in huis was net zo hoog als buiten... beiden 28-30 graden. Het voelde binnen wel prettiger omdat de (betonnen) vloer lekker koel aan de voeten is, maar de koeling veranderd hier NIETS aan de temperatuur in huis...
Oh, en we hebben sinds kort screendoeken voor de grote glaspartijen op het zuiden. Warmte die niet binnenkomt hoef je ook niet terug te koelen.gronoco schreef op donderdag 29 juni 2023 @ 15:01:
[...]
Hoe krijg je dat voor elkaar? Hier stond de koeling ook aan maar de temperatuur in huis was net zo hoog als buiten... beiden 28-30 graden. Het voelde binnen wel prettiger omdat de (betonnen) vloer lekker koel aan de voeten is, maar de koeling veranderd hier NIETS aan de temperatuur in huis...
:strip_exif()/f/image/VWRym3jNLjhTsDAaDi5mVTCV.jpg?f=fotoalbum_large)
[ Voor 25% gewijzigd door G-addict op 29-06-2023 15:38 ]
Ik bedoel eigenlijk meer dat de regeling zelf snapt dat bijvoorbeeld in de winter 20 graden binnen erg fijn is en in de zomer bij een hittegolf van +30 graden 22 of 23 ook prima is, juist dan is 20 graden erg koud. Nu moet ik de gewenste temperatuur zelf elke keer wijzigen.mvrooij schreef op donderdag 29 juni 2023 @ 15:18:
[...]
Ik ben het met jou eens, bij mij hoeft het ook niet vast 22 te zijn. Het mag gerust fluctueren tussen 21,5 en 22,5 bijvoorbeeld.
3120WP Solax, 4825WP SolarEdge, Nibe S2125-8 met een VVMS320, 11,52 kWh Zendure 2400AC
Bij mij staat alles op 18.Aziraphale schreef op donderdag 29 juni 2023 @ 16:07:
@mvrooij Waar heb jij dan de minimale Ta en de stooklijn op ingesteld?
Eerst stond ook het minimale wat hij mag doen op 18, maar dit heb ik naar 10 gezet waardoor hij nu langzaam richting 17.1 kan lopen en iets langere runs maakt.
Nogmaals ik ben erg tevreden, ik had er minder van verwacht en deze maand was een uiterst goede maand om te testen met het langere warme temperatuur buiten.
Misschien wil ik in Juli of Augustus mochten we nog vaker meerdere weken heel warm weer krijgen 17 of 16 graden Ta proberen. Puur om te kijken wat dan het stroomverbruik is en wat dan mijn temperaturen binnen doen.
WP: NIBE S2125-12 - SMO-S40 / PV: SolarEdge 7200WP / Zeekr 7x AWD Privilege / Home Assistant / Easee Home / Gardena Smart
Dat kun je toch met de curve enigszins regelen ( dan bij 30 buiten de Ta niet op 18 maar op 22 of zoiets)G-addict schreef op donderdag 29 juni 2023 @ 13:57:
Wat ik overigens nog een fijne upgrade zou vinden is een variabel instelbare binnentemperatuur. Een beetje zoals een stooklijn. Dus dat in de winter de kamertemperatuur 20 graden blijft, maar dat deze tijdens de hete dagen van +25 graden iets oploopt. Vorige week was m'n woonkamer ongeveer 20 graden bij een buitentemperatuur van +30 graden. Dat is echt niet fijn.
0599 BJ 2022, Nibe Split 12 kW, SMO S40. Getuned naar 56 Hz max, 20 lpm debiet verwarming en koeling, stille mode altijd aan.Hier verdwijnt de legionella aangroei dagelijks in het riool. 9000 Wp plat dak 10xNO, 10xZW, 5xZO
Ik laat vooralsnog de RMU bij verwarmen niet meedoen maar bij koeling wel. Dat kun jij toch andersom doen dan en regelen op de curve ?G-addict schreef op donderdag 29 juni 2023 @ 15:43:
[...]
Ik bedoel eigenlijk meer dat de regeling zelf snapt dat bijvoorbeeld in de winter 20 graden binnen erg fijn is en in de zomer bij een hittegolf van +30 graden 22 of 23 ook prima is, juist dan is 20 graden erg koud. Nu moet ik de gewenste temperatuur zelf elke keer wijzigen.
0599 BJ 2022, Nibe Split 12 kW, SMO S40. Getuned naar 56 Hz max, 20 lpm debiet verwarming en koeling, stille mode altijd aan.Hier verdwijnt de legionella aangroei dagelijks in het riool. 9000 Wp plat dak 10xNO, 10xZW, 5xZO
Hier kan ik met de SMO20 met een ruimtetemperatuur sensor in de woonkamer een setpoint temperatuur instellen voor het verwarmen (bijvoorbeeld 20.5 graden) en een setpoint voor het koelen (24 graden). Hiermee vang je het verschil in gewenste temperatuur op tussen verwarmen en koelen.G-addict schreef op donderdag 29 juni 2023 @ 15:43:
[...]
Ik bedoel eigenlijk meer dat de regeling zelf snapt dat bijvoorbeeld in de winter 20 graden binnen erg fijn is en in de zomer bij een hittegolf van +30 graden 22 of 23 ook prima is, juist dan is 20 graden erg koud. Nu moet ik de gewenste temperatuur zelf elke keer wijzigen.
Gasloos: Nibe F2040-6; Valliant VWLB200/5, Marstek Venus E V2, Domoticz
Hier exact dezelfde setup, maar dan als setpoint(s) 19,5 verwarmen en 22 koelenHenielma schreef op donderdag 29 juni 2023 @ 20:57:
Hier kan ik met de SMO20 met een ruimtetemperatuur sensor in de woonkamer een setpoint temperatuur instellen voor het verwarmen (bijvoorbeeld 20.5 graden) en een setpoint voor het koelen (24 graden). Hiermee vang je het verschil in gewenste temperatuur op tussen verwarmen en koelen.
Volgens mij kan dat in de SMO40 ook. Dom dat ik daar niet aan heb gedacht. Soms kijk je te lang 1 kant op.Henielma schreef op donderdag 29 juni 2023 @ 20:57:
[...]
Hier kan ik met de SMO20 met een ruimtetemperatuur sensor in de woonkamer een setpoint temperatuur instellen voor het verwarmen (bijvoorbeeld 20.5 graden) en een setpoint voor het koelen (24 graden). Hiermee vang je het verschil in gewenste temperatuur op tussen verwarmen en koelen.
Update geïnstalleerd.Knowbody schreef op donderdag 29 juni 2023 @ 10:39:
Update S-series.
SMO S40
2.20.6
Wat er aangepast is is afwachten!
[Afbeelding]
Wat ik zie:
RMU S40 (bij bij bedraad) gaat updaten naar 1.6.1.
SMO S40 display reageert wat sneller.
Wat de verdere verbeteringen zijn moeten we maar uit de release notes halen.
Koeling lijkt nog net zo als het was: onlogisch.
Bij mij ontbreekt het menu Koeling bij GP12 7.1.2.3.1 dat wel bestond toen de startgids is geschreven. Misschien is dat de reden dat we voor koeling "intermitterend" ervaren.
:strip_exif()/f/image/Inqua5eU0Qxa806kScWQ7OjP.jpg?f=fotoalbum_large)
[ Voor 7% gewijzigd door Knowbody op 01-07-2023 12:20 ]
0599 BJ 2022, Nibe Split 12 kW, SMO S40. Getuned naar 56 Hz max, 20 lpm debiet verwarming en koeling, stille mode altijd aan.Hier verdwijnt de legionella aangroei dagelijks in het riool. 9000 Wp plat dak 10xNO, 10xZW, 5xZO
Hij is mij afgelopen winter 2x getript waarna ik de begrenzer op 14A heb gezet in de SMO.
Nu in de software op 18A gezet, wil niet tot het gaatje gaan.
Omdat ik toch bezig was kon de Homewizard Energiemeter SDM230 ook meteen geïnstalleerd worden. Nu heb ik beter inzicht in wat de buitenunit aan stroom verbruikt.
Het sluimerverbruik van de AMS 10-12 is ongeveer 38 Watt, wat best fors is. Nieuwere ontwerpen van Nibe doen het wat zuiniger.
0599 BJ 2022, Nibe Split 12 kW, SMO S40. Getuned naar 56 Hz max, 20 lpm debiet verwarming en koeling, stille mode altijd aan.Hier verdwijnt de legionella aangroei dagelijks in het riool. 9000 Wp plat dak 10xNO, 10xZW, 5xZO
En eerst stond de stroom ingesteld op 16A? Opzich zou de 16A installatie automaat daar geen probleem mee mogen hebben.Knowbody schreef op zondag 2 juli 2023 @ 17:59:
Dit weekend heb ik hier de automaat van de buitenunit gewijzigd naar 20A ipv 16A.
Hij is mij afgelopen winter 2x getript waarna ik de begrenzer op 14A heb gezet in de SMO.
Nu in de software op 18A gezet, wil niet tot het gaatje gaan.
Omdat ik toch bezig was kon de Homewizard Energiemeter SDM230 ook meteen geïnstalleerd worden. Nu heb ik beter inzicht in wat de buitenunit aan stroom verbruikt.
Het sluimerverbruik van de AMS 10-12 is ongeveer 38 Watt, wat best fors is. Nieuwere ontwerpen van Nibe doen het wat zuiniger.
38W is idd best fors. Ik heb de AMS10-6, maar dan met een Mitsubushi logo erop. Ik kan niet het verbruik van de warmtepomp uitlezen, maar in de nacht is het verbruik op de betreffende fase 17W. Dat is dan inclusief het standby-verbruik van wat andere aangesloten toestellen.
Die had ik in de software op 14A gezet.. Maximale stroom is 23 A !!G-addict schreef op woensdag 5 juli 2023 @ 18:12:
[...]
En eerst stond de stroom ingesteld op 16A? Opzich zou de 16A installatie automaat daar geen probleem mee mogen hebben.
38W is idd best fors. Ik heb de AMS10-6, maar dan met een Mitsubushi logo erop. Ik kan niet het verbruik van de warmtepomp uitlezen, maar in de nacht is het verbruik op de betreffende fase 17W. Dat is dan inclusief het standby-verbruik van wat andere aangesloten toestellen.
De 6 kW WP ontbeert een compressor verwarming.
0599 BJ 2022, Nibe Split 12 kW, SMO S40. Getuned naar 56 Hz max, 20 lpm debiet verwarming en koeling, stille mode altijd aan.Hier verdwijnt de legionella aangroei dagelijks in het riool. 9000 Wp plat dak 10xNO, 10xZW, 5xZO
Release notes zijn beschikbaar!Knowbody schreef op donderdag 29 juni 2023 @ 10:39:
Update S-series.
SMO S40
2.20.6
Wat er aangepast is is afwachten!
[Afbeelding]
- Fixed issue with displaying energylog when S2125/F2120 is connected
[ Voor 26% gewijzigd door martius op 06-07-2023 16:19 ]
NIBE: S2125-12 | SMO S40 | RSV-300X | UKV100 | ELK9 | PV: 4000kWh/pj | GASLOOS | VLOERVERWARMING 60m2 + 6 RADIATOREN | HUISBJ: 2004
Zojuist versie 2.20.6 geinstalleerd en er is zeker wat verandert mbt de energylogs .... ze lijken te kloppen en ze zijn met terugwerkende kracht aangepast.
:fill(white):strip_exif()/f/image/2UPMefzajUAzzK22FIQlysdY.png?f=user_large)
Ik vermoed dat er een bug die nu gefixed is sinds versie 2.16.10 aangezien in die release onderstaande optie beschikbaar kwam:
- Home screen energy log available for SMO S40
NIBE: S2125-12 | SMO S40 | RSV-300X | UKV100 | ELK9 | PV: 4000kWh/pj | GASLOOS | VLOERVERWARMING 60m2 + 6 RADIATOREN | HUISBJ: 2004
Changelog is gepubliceerdKnowbody schreef op vrijdag 30 juni 2023 @ 22:42:
[...]
Update geïnstalleerd.
Wat ik zie:
RMU S40 (bij bij bedraad) gaat updaten naar 1.6.1.
SMO S40 display reageert wat sneller.
Wat de verdere verbeteringen zijn moeten we maar uit de release notes halen.
Koeling lijkt nog net zo als het was: onlogisch.
Bij mij ontbreekt het menu Koeling bij GP12 7.1.2.3.1 dat wel bestond toen de startgids is geschreven. Misschien is dat de reden dat we voor koeling "intermitterend" ervaren.
[Afbeelding]
Version: Release date:
ADDED
2.20.6 2023-06-21
Latest revision of this document: 2023-07-05 Listed below changes are official firmware versions.
Version history NIBE S-series
• Average temperature for ”cooling” is now shown in history and tiles on MyUplink if the filtering time for heating and cooling are set differently.
• Forced ventilation can now be aborted from the homescreen. Time remaining before ventilation returns to normal speed is shown on the display
• Updated alarms and alarm messages from PV inverters that supports Sunspec
• Updated info menu 3.1.8 in SMO S40 for systems with Groundsource heatpumps
• NIBE PVT source: Improved control with high brine temperatures
• S2125 updated to v10816 (shown as v2.41.0)
- Improved handling of alarm 532 ”Sensor fault BT14” - Improved handling of alarm 240 “Low evaporation”
CHANGES
• Fixed issue that menu 7.5.12 could go blank when adding PV-inverter
• Fixed issue that a periodical increase could be activated even if domestic hotwater was blocked by schedule
• Fixed issue with displaying of climate system 2-8 in menu 1.30.1
• Improved control of SRV10
• Fixed issue that Smart control hot water can be selected in Smart guide when SPA is active
• Fixed issue that eletricity prices in Euro was rounded to 2 decimals instead of 3
• Fixed issue so Pool bars are shown correctly in energy log
• Fixed issue with displaying energylog when S2125/F2120 is connected
• S735; Fixed issue that could cause alarm 562 (preheat failed) during periodic increase
• Fixed issue that could cause display swipe issues after software upgrade
Zie hier:
:no_upscale():strip_icc():fill(white):strip_exif()/f/image/QWp2CeTs7uLFD2QzcuhT0cjq.jpg?f=user_large)
WP: NIBE S2125-12 - SMO-S40 / PV: SolarEdge 7200WP / Zeekr 7x AWD Privilege / Home Assistant / Easee Home / Gardena Smart
Compressorspeed in Hz krijg ik er wel uit met current_compressor_frequency_eb101
[ Voor 18% gewijzigd door gronoco op 07-07-2023 14:33 ]
Ik heb nu alarm sensor fault 538, mbt BP8 (de pomp staat idle/uit).
Kan het 'm aleen niet zo 123 uitleggen, er is niks mee gebeurd deze weken, wat dit is. Anderen deze al eens gezien?
:strip_exif()/f/image/BhBYuUN2eeYFovmGvOyDdga7.jpg?f=fotoalbum_large)
:strip_exif()/f/image/wCFhsaJwVoS3io6Ap00CRsyK.jpg?f=fotoalbum_large)
[ Voor 17% gewijzigd door ReLight op 08-07-2023 16:03 ]
Mijn zoon & dochter zijn de toekomst, de rest is tijdsvermaak. Home assistant & & Nibe S2125-12/SMO-S40, RMU-s40 & Tado - Volvo C40 ER, SE
Ik heb het gevoel dat het hem in de buitentemperatuur zit, dat de buitenunit door de hele middag in de zon te warm geworden is. Het lukt me ook niet om 538 te resetten.
Hij schoot er bij mij overigens in toen hij warm water ging maken. Ik heb hem op smart control staan voor sww en daardoor gaat hij vaak aan de slag rond de tijd dat er water wordt gebruikt voor douchen etc. En laat ik nu net rond die tijd de kinderen onder de douche gehad hebben....
[ Voor 84% gewijzigd door Aziraphale op 08-07-2023 19:52 ]
3120WP Solax, 4825WP SolarEdge, Nibe S2125-8 met een VVMS320, 11,52 kWh Zendure 2400AC
Nee ik had enkel de 538, op de BP8 sensor dus, de wp staat verder idle want het is >12C buiten. Het Was net na 15h vanmiddag begonnen en kwam en ging, en stopte om 16:40 volgens HA, is nu weer weg.Aziraphale schreef op zaterdag 8 juli 2023 @ 18:51:
@ReLight Ik had net exact dezelfde. Had je ook melding 261 dat de wp buiten werkbereik is?
Ik heb het gevoel dat het hem in de buitentemperatuur zit, dat de buitenunit door de hele middag in de zon te warm geworden is. Het lukt me ook niet om 538 te resetten.
Hij schoot er bij mij overigens in toen hij warm water ging maken. Ik heb hem op smart control staan voor sww en daardoor gaat hij vaak aan de slag rond de tijd dat er water wordt gebruikt voor douchen etc. En laat ik nu net rond die tijd de kinderen onder de douche gehad hebben....
Mijn zoon & dochter zijn de toekomst, de rest is tijdsvermaak. Home assistant & & Nibe S2125-12/SMO-S40, RMU-s40 & Tado - Volvo C40 ER, SE
Bij mij is hij nu ook weer weg en hij draait weer vrolijk. Hij maakt bij jou ook geen sww?ReLight schreef op zaterdag 8 juli 2023 @ 20:07:
[...]
Nee ik had enkel de 538, op de BP8 sensor dus, de wp staat verder idle want het is >12C buiten. Het Was net na 15h vanmiddag begonnen en kwam en ging, en stopte om 16:40 volgens HA, is nu weer weg.
3120WP Solax, 4825WP SolarEdge, Nibe S2125-8 met een VVMS320, 11,52 kWh Zendure 2400AC
Nee, ik heb een grote hybride opzet zogezegd met mn cv die het sww nog maakt. Bijspringen was op momentjea toch nodig deze winter en hij kan nog makkelijk een jaar of 6 mee.Aziraphale schreef op zaterdag 8 juli 2023 @ 20:19:
[...]
Bij mij is hij nu ook weer weg en hij draait weer vrolijk. Hij maakt bij jou ook geen sww?
Mijn zoon & dochter zijn de toekomst, de rest is tijdsvermaak. Home assistant & & Nibe S2125-12/SMO-S40, RMU-s40 & Tado - Volvo C40 ER, SE
https://www.nibe.eu/webda...link_changelog/nibe-n.pdf
Mijn zoon & dochter zijn de toekomst, de rest is tijdsvermaak. Home assistant & & Nibe S2125-12/SMO-S40, RMU-s40 & Tado - Volvo C40 ER, SE
De parameter 1.30.5 (laagste aanvoer bij koelen) is default immers 10 graden, en de 12 kW unit heeft er geen moeite mee om die waarden ook te bereiken.
Heb er (1.30.5) 16 van gemaakt.
De dT bij 20 en 40 graden staan beiden op 3. Ik vind de vloer anders te koud worden en het verbruik veel te hoog (vr 15, za 17, zondag 16 kWh).
Met deze dT parameters wordt tevens het afgifte vermogen beïnvloed. Met 3K gehalveerd ten opzichte van 6K.
Zo dwing ik lange runs af op een lager pitje en omzeil ik hopelijk grotendeels de tekortkomingen die er zijn als de WP in rust is.
0599 BJ 2022, Nibe Split 12 kW, SMO S40. Getuned naar 56 Hz max, 20 lpm debiet verwarming en koeling, stille mode altijd aan.Hier verdwijnt de legionella aangroei dagelijks in het riool. 9000 Wp plat dak 10xNO, 10xZW, 5xZO
3120WP Solax, 4825WP SolarEdge, Nibe S2125-8 met een VVMS320, 11,52 kWh Zendure 2400AC
Smart Control.Aziraphale schreef op dinsdag 11 juli 2023 @ 16:12:
Hoe hebben jullie het sww ingeprogrammeerd? Ik heb hem nu simpelweg op Smart Control staan zonder verdere aanpassingen, maar dat kan vast beter.
Snachts geblokkeerd.
0599 BJ 2022, Nibe Split 12 kW, SMO S40. Getuned naar 56 Hz max, 20 lpm debiet verwarming en koeling, stille mode altijd aan.Hier verdwijnt de legionella aangroei dagelijks in het riool. 9000 Wp plat dak 10xNO, 10xZW, 5xZO
En dat zet je er dan in via een programma? Dus via menu 6?
3120WP Solax, 4825WP SolarEdge, Nibe S2125-8 met een VVMS320, 11,52 kWh Zendure 2400AC
Ja, een onderwerp maken en deze in de planner gooien. Het kan zelfs via Uplink, als je ervoor betaalt.Aziraphale schreef op dinsdag 11 juli 2023 @ 20:43:
[...]
En dat zet je er dan in via een programma? Dus via menu 6?
"SWW uit" noem ik het blokje in het schema.
Hot Water kun je 4 toestanden toekennen: klein, gemiddeld, groot, uit.
0599 BJ 2022, Nibe Split 12 kW, SMO S40. Getuned naar 56 Hz max, 20 lpm debiet verwarming en koeling, stille mode altijd aan.Hier verdwijnt de legionella aangroei dagelijks in het riool. 9000 Wp plat dak 10xNO, 10xZW, 5xZO
Ik heb al bijna 3 jaar een MetroTherm Lucht-Water warmtepomp 12kw.
Beneden vloerverwarming met 1 LTV van Zehnder met ventilatoren en boven op alle slaapkamers LTV ook van Zehnder met ventilatoren.
Voor verwarming niet echt problemen, behalve veel energieverbruik bij een laag buitentemperatuur gezien ik zowel boven (2 slaapkamers minimaal 15g standaard middels evohome) als beneden (21g) continue aan heb staan.
Maar in de zomer wil ik graag koelen. Al veel discussies gehad met leverancier over instellingen. Maar het lijkt er nu op dat de retour te snel de 18 graden bereikt en dat de WP dan snel de koeling uitschakelt. Dan zie je de Graadminuten weer snel naar -1 gaan.
Ik denk dat ik maximaal 10m haal per uur dat de radiatoren boven even wat doen. Daarmee kan ik niet echt lekker koelen. Ik zou graag willen dat de WP bijvoorbeeld hele middag alleen maar aan het koelen is.
Heb al heel vee geprobeerd, tot dichtzetten VW of de flow naar LTV wat lager te zetten, maar niks helpt. Ook GM hoger gezet voor koelen, maar gaat snel naar beneden.
Heeft iemand tips? Kan dit aan het afgiftesysteem liggen? Instelling WP?
Kent iemand een expert die hier veel verstand van heeft en kan inschakelen? Uiteraard tegen betaling.
Je vermeldt niet hoeveel VVW je hebt. Heb je überhaupt al uitgerekend hoeveel koelvermogen je in je afgiftesysteem kwijt kunt (bij de gegeven temperaturen) en hoe dat zich verhoudt tot het minimum koelvermogen van je WP?busjer schreef op woensdag 12 juli 2023 @ 17:04:
Durf het bijna niet te posten, gezien het waarschijnlijk wel vaak voorkomt als vraag?
Ik heb al bijna 3 jaar een MetroTherm Lucht-Water warmtepomp 12kw.
Beneden vloerverwarming met 1 LTV van Zehnder met ventilatoren en boven op alle slaapkamers LTV ook van Zehnder met ventilatoren.
Voor verwarming niet echt problemen, behalve veel energieverbruik bij een laag buitentemperatuur gezien ik zowel boven (2 slaapkamers minimaal 15g standaard middels evohome) als beneden (21g) continue aan heb staan.
Maar in de zomer wil ik graag koelen. Al veel discussies gehad met leverancier over instellingen. Maar het lijkt er nu op dat de retour te snel de 18 graden bereikt en dat de WP dan snel de koeling uitschakelt. Dan zie je de Graadminuten weer snel naar -1 gaan.
Ik denk dat ik maximaal 10m haal per uur dat de radiatoren boven even wat doen. Daarmee kan ik niet echt lekker koelen. Ik zou graag willen dat de WP bijvoorbeeld hele middag alleen maar aan het koelen is.
Heb al heel vee geprobeerd, tot dichtzetten VW of de flow naar LTV wat lager te zetten, maar niks helpt. Ook GM hoger gezet voor koelen, maar gaat snel naar beneden.
Heeft iemand tips? Kan dit aan het afgiftesysteem liggen? Instelling WP?
Kent iemand een expert die hier veel verstand van heeft en kan inschakelen? Uiteraard tegen betaling.
Mijn gok is dat je het minimum vermogen van je WP (lang) niet kwijt kunt in je afgiftesysteem.
WP: ME PUHZ-SW75YAA + ERSD-VM2D + EV-WP-TWS-1W 300; AC: ME MXZ-2F42VF + 2x MSZ-LN25VGV; PV: 14.08 kWp O/W + SMA STP 8.0; Vent: Zehnder Q600 ERV + Ubbink AirExcellent.
[ Voor 19% gewijzigd door LangeFries op 12-07-2023 19:42 ]
Nibe F2120-12,VVM320, 4440Wp LG NeonR 1425Wp Solarwatt ZZO
Ik wil eigenlijk van die graadminuten af. Gewoon koelen tot ik stop zeg.. bij wijze van spreken.
Je kunt het proberen met de tips die ik heb gegeven en toegepast, maar die waren vooral van toepassing voor de SMO S40 en die bestond 3 jaar geleden nog niet.busjer schreef op woensdag 12 juli 2023 @ 22:16:
@LangeFries ja dat zei mijn gevoel eerst ook. Net ook gekeken op wp. Boven alles dicht gedaan wind vd dag. Dus alleen heel veel vloerverwarming over. Je ziet 30gm staan. Dan gaat koeling aan en in now time staat die op -1 en gaat weer uit en wachten tot 30gm is bereikt. Deze had ik al eens verhoogd, maar dat maakt geen verschil. Dus zou je zeggen dat niks met LTV te maken heeft die te snel retour doorgeeft.
Ik wil eigenlijk van die graadminuten af. Gewoon koelen tot ik stop zeg.. bij wijze van spreken.
De stuurkast is denk ik dan een zusje van de SMO20 of 40.
Begin eens met de parameter in menu 5.3.16
De minimale waarde voor koeling kan ook wel lager dan 18 (de koel curve wel op 18 houden)
Alle radiatoren uiteraard open. Met ouderwetse thermostaatkranen zet je die op de hoogte stand, meestal 5.
Als je een pomp hebt op de vloerverwarming, zorg dan dat die loopt (temperatuur schakelaars zitten bij Koeling in de weg)
[ Voor 5% gewijzigd door Knowbody op 13-07-2023 05:08 ]
0599 BJ 2022, Nibe Split 12 kW, SMO S40. Getuned naar 56 Hz max, 20 lpm debiet verwarming en koeling, stille mode altijd aan.Hier verdwijnt de legionella aangroei dagelijks in het riool. 9000 Wp plat dak 10xNO, 10xZW, 5xZO
Beschrijf ook eens hoe je installatie is opgebouwd? Wel of geen buffervat, hoe aangesloten? Etc.busjer schreef op woensdag 12 juli 2023 @ 17:04:
Durf het bijna niet te posten, gezien het waarschijnlijk wel vaak voorkomt als vraag?
Ik heb al bijna 3 jaar een MetroTherm Lucht-Water warmtepomp 12kw.
Beneden vloerverwarming met 1 LTV van Zehnder met ventilatoren en boven op alle slaapkamers LTV ook van Zehnder met ventilatoren.
Voor verwarming niet echt problemen, behalve veel energieverbruik bij een laag buitentemperatuur gezien ik zowel boven (2 slaapkamers minimaal 15g standaard middels evohome) als beneden (21g) continue aan heb staan.
Maar in de zomer wil ik graag koelen. Al veel discussies gehad met leverancier over instellingen. Maar het lijkt er nu op dat de retour te snel de 18 graden bereikt en dat de WP dan snel de koeling uitschakelt. Dan zie je de Graadminuten weer snel naar -1 gaan.
Ik denk dat ik maximaal 10m haal per uur dat de radiatoren boven even wat doen. Daarmee kan ik niet echt lekker koelen. Ik zou graag willen dat de WP bijvoorbeeld hele middag alleen maar aan het koelen is.
Heb al heel vee geprobeerd, tot dichtzetten VW of de flow naar LTV wat lager te zetten, maar niks helpt. Ook GM hoger gezet voor koelen, maar gaat snel naar beneden.
Heeft iemand tips? Kan dit aan het afgiftesysteem liggen? Instelling WP?
Kent iemand een expert die hier veel verstand van heeft en kan inschakelen? Uiteraard tegen betaling.
WP Metro Therm 12kw lucht water
Een hygiënische boiler voor tapwater 300 liter.
Buffervat voor CV niet aanwezig. Dit omdat ik voldoende buffer heb in vloerverwarming voor defrost onder andere. Volgens installateur ook niet nodig.
Daarnaast vloerverwarming met passieve verdeler zonder pomp.
Alles gekoppeld met Evohome.
Boven LTV radiatoren.
Standaard boiler denk ik. Hygiëne boiler is namelijk tevens een buffer.busjer schreef op donderdag 13 juli 2023 @ 10:55:
@G-addict
WP Metro Therm 12kw lucht water
Een hygiënische boiler voor tapwater 300 liter.
Buffervat voor CV niet aanwezig. Dit omdat ik voldoende buffer heb in vloerverwarming voor defrost onder andere. Volgens installateur ook niet nodig.
Daarnaast vloerverwarming met passieve verdeler zonder pomp.
Alles gekoppeld met Evohome.
Boven LTV radiatoren.
0599 BJ 2022, Nibe Split 12 kW, SMO S40. Getuned naar 56 Hz max, 20 lpm debiet verwarming en koeling, stille mode altijd aan.Hier verdwijnt de legionella aangroei dagelijks in het riool. 9000 Wp plat dak 10xNO, 10xZW, 5xZO
Ok.busjer schreef op donderdag 13 juli 2023 @ 12:51:
Buffervat is het inderdaad.
Voor cooling wordt dat buffer uiteraard niet gebruikt, immers dat geeft een koude douche
Om dan ook nog in die setup de cooling goed te laten werken met de combinatie vloerverwarming en radiatoren is het een uitdaging hydraulisch de zaak in balans te hebben. Misschien wordt door het bypassen van het buffer de balans verstoord en krijgt de radiator meer dan de vloer en dan is de WP snel klaar.
0599 BJ 2022, Nibe Split 12 kW, SMO S40. Getuned naar 56 Hz max, 20 lpm debiet verwarming en koeling, stille mode altijd aan.Hier verdwijnt de legionella aangroei dagelijks in het riool. 9000 Wp plat dak 10xNO, 10xZW, 5xZO
Ik weet dat het bij mij extra kosten gaat brengen maar toch vind ik het een fijn idee dat mijn WP nu echt 100% voor CV gebruikt wordt. Dit is qua instellen en gebruik vele malen handiger en beter te optimaliseren.Knowbody schreef op donderdag 13 juli 2023 @ 13:06:
[...]
Ok.
Voor cooling wordt dat buffer uiteraard niet gebruikt, immers dat geeft een koude douche
Om dan ook nog in die setup de cooling goed te laten werken met de combinatie vloerverwarming en radiatoren is het een uitdaging hydraulisch de zaak in balans te hebben. Misschien wordt door het bypassen van het buffer de balans verstoord en krijgt de radiator meer dan de vloer en dan is de WP snel klaar.
Ik ga voor mijn warmwater in het nieuwe jaar kijken naar een (ventilatie)warmtepompboiler om uiteindelijk volledig van het gas te gaan.
Ik verbruik nu nog 12/14m3 gas per maand aan douchen en koken.
WP: NIBE S2125-12 - SMO-S40 / PV: SolarEdge 7200WP / Zeekr 7x AWD Privilege / Home Assistant / Easee Home / Gardena Smart
Als het met een warmtepomp boiler kan (het vermogen is veel lager) dan is dat mooi.mvrooij schreef op donderdag 13 juli 2023 @ 13:26:
[...]
Ik weet dat het bij mij extra kosten gaat brengen maar toch vind ik het een fijn idee dat mijn WP nu echt 100% voor CV gebruikt wordt. Dit is qua instellen en gebruik vele malen handiger en beter te optimaliseren.
Ik ga voor mijn warmwater in het nieuwe jaar kijken naar een (ventilatie)warmtepompboiler om uiteindelijk volledig van het gas te gaan.
Ik verbruik nu nog 12/14m3 gas per maand aan douchen en koken.
Zeker in de winter als een systeem dat naast verwarming ook SWW moet doen, daar dan 2 uur mee zoet is en de graadminuten daardoor moeilijker zijn weg te werken. Twee afzonderlijke systemen zijn dan zeker een voordeel.
0599 BJ 2022, Nibe Split 12 kW, SMO S40. Getuned naar 56 Hz max, 20 lpm debiet verwarming en koeling, stille mode altijd aan.Hier verdwijnt de legionella aangroei dagelijks in het riool. 9000 Wp plat dak 10xNO, 10xZW, 5xZO
Ik heb eerder hetzelfde ervaren, heb de graadminuten voor koelen gewijzigd van automatisch naar handmatig, 60 minuten. Daarna veel langere runs en betere koeling.busjer schreef op woensdag 12 juli 2023 @ 17:04:
Durf het bijna niet te posten, gezien het waarschijnlijk wel vaak voorkomt als vraag?
Ik heb al bijna 3 jaar een MetroTherm Lucht-Water warmtepomp 12kw.
Beneden vloerverwarming met 1 LTV van Zehnder met ventilatoren en boven op alle slaapkamers LTV ook van Zehnder met ventilatoren.
Voor verwarming niet echt problemen, behalve veel energieverbruik bij een laag buitentemperatuur gezien ik zowel boven (2 slaapkamers minimaal 15g standaard middels evohome) als beneden (21g) continue aan heb staan.
Maar in de zomer wil ik graag koelen. Al veel discussies gehad met leverancier over instellingen. Maar het lijkt er nu op dat de retour te snel de 18 graden bereikt en dat de WP dan snel de koeling uitschakelt. Dan zie je de Graadminuten weer snel naar -1 gaan.
Ik denk dat ik maximaal 10m haal per uur dat de radiatoren boven even wat doen. Daarmee kan ik niet echt lekker koelen. Ik zou graag willen dat de WP bijvoorbeeld hele middag alleen maar aan het koelen is.
Heb al heel vee geprobeerd, tot dichtzetten VW of de flow naar LTV wat lager te zetten, maar niks helpt. Ook GM hoger gezet voor koelen, maar gaat snel naar beneden.
Heeft iemand tips? Kan dit aan het afgiftesysteem liggen? Instelling WP?
Kent iemand een expert die hier veel verstand van heeft en kan inschakelen? Uiteraard tegen betaling.
Bij koelen is het natuurlijk nog belangrijker dat je goed waterzijdig hebt ingeregeld.
Nibe s2125-12 -400v SMOS40 BA-ST9040 2FE UKV120 EMK213
Ik ben nog niet uit over de oplossing, ik zit namelijk met het feit dat mijn CV Ketel die nu het warme water maakt op een zolder hangt en ik daar niet de ruimte heb om 2 meter in de lengte neer te zetten en ventilatiewarmtepompboilers met minimaal 270L vat zijn zo hoog.Knowbody schreef op donderdag 13 juli 2023 @ 14:00:
[...]
Als het met een warmtepomp boiler kan (het vermogen is veel lager) dan is dat mooi.
Zeker in de winter als een systeem dat naast verwarming ook SWW moet doen, daar dan 2 uur mee zoet is en de graadminuten daardoor moeilijker zijn weg te werken. Twee afzonderlijke systemen zijn dan zeker een voordeel.
Ik ga er nog overna denken hoe ik dit ga oplossen.
WP: NIBE S2125-12 - SMO-S40 / PV: SolarEdge 7200WP / Zeekr 7x AWD Privilege / Home Assistant / Easee Home / Gardena Smart
Je zou het anders kunnen doen, er zijn voor die situaties liggende boilers.mvrooij schreef op donderdag 13 juli 2023 @ 15:45:
[...]
Ik ben nog niet uit over de oplossing, ik zit namelijk met het feit dat mijn CV Ketel die nu het warme water maakt op een zolder hangt en ik daar niet de ruimte heb om 2 meter in de lengte neer te zetten en ventilatiewarmtepompboilers met minimaal 270L vat zijn zo hoog.
Ik ga er nog overna denken hoe ik dit ga oplossen.
Je kunt een separate kleine buitenunit nemen die zo'n boiler doet. Eventueel voorzie je die dan wel van een driewegklep en laat je die warmtepomp ook de bovenverdieping doen. Kun je een andere stooklijn kiezen!
Misschien als je een jaar na de eerste opnieuw een warmtepomp koopt dat je opnieuw subsidie kunt krijgen, dat weet ik niet.
0599 BJ 2022, Nibe Split 12 kW, SMO S40. Getuned naar 56 Hz max, 20 lpm debiet verwarming en koeling, stille mode altijd aan.Hier verdwijnt de legionella aangroei dagelijks in het riool. 9000 Wp plat dak 10xNO, 10xZW, 5xZO
Dat is ook het idee, wordt ook genoemd in de handleiding.dennistijsen schreef op donderdag 13 juli 2023 @ 14:36:
[...]
Ik heb eerder hetzelfde ervaren, heb de graadminuten voor koelen gewijzigd van automatisch naar handmatig, 60 minuten. Daarna veel langere runs en betere koeling.
Bij koelen is het natuurlijk nog belangrijker dat je goed waterzijdig hebt ingeregeld.
Bij de SMO S40 werkt dat momenteel niet. Mijn inziens barst het van de bugs in de software van de koel routine.
Zet ik hem op 60 GM, stopt hij bij 30.
Ik verwacht dat die bug niet in de oudere SMO 's is geïntroduceerd.
0599 BJ 2022, Nibe Split 12 kW, SMO S40. Getuned naar 56 Hz max, 20 lpm debiet verwarming en koeling, stille mode altijd aan.Hier verdwijnt de legionella aangroei dagelijks in het riool. 9000 Wp plat dak 10xNO, 10xZW, 5xZO
@mvrooijKnowbody schreef op donderdag 13 juli 2023 @ 15:55:
Je kunt een separate kleine buitenunit nemen die zo'n boiler doet.
Een Atlantic Calypso 270L is 1.60m. Dit is een split wpb, dus met losse buitenunit dus ook geen geluid of afkoeling binnen.
Je kunt meerdere keren isde subsidie aanvragen. Enige eis is dat de warmtepomp(boiler)s waar subsidie op verstrekt word, minimaal een jaar blijven staan.
[ Voor 10% gewijzigd door DIY op 13-07-2023 20:45 ]
Bij mijn smo 20 maakte het ingestelde aantal GM niet uit, maar toen ik de minimum temp verlaagde (10°C) begon hij veel langer te lopen. De stooklijn is natuurlijk nog 18°C.Knowbody schreef op donderdag 13 juli 2023 @ 15:57:
Bij de SMO S40 werkt dat momenteel niet. Mijn inziens barst het van de bugs in de software van de koel routine.
Zet ik hem op 60 GM, stopt hij bij 30.
Ik verwacht dat die bug niet in de oudere SMO 's is geïntroduceerd.
Enige wat ik niet goed begrijp is waarom jullie (@Knowbody ) GP12 op maximaal zetten.
Komen jullie anders niet aan het minimum vermogen van de wp?
Bij mij draait de wp met GP12 op 30% (ca 2L per groep) juist veel langer. Met het warme weer van afgelopen dagen bij 60GM ca 2 uur aan, dan 1 uit (wachtstand 20%) . Als ik het debiet (%) verhoog, zakt de retour temp te veel met het risico op condensatie.
[ Voor 27% gewijzigd door DIY op 13-07-2023 21:10 ]
@mvrooij slim aangepakt, hier ook dezelfde keus gemaakt met een Nibe F2120, een 300 liter SKYLA buffervat en een SMO S40. Warmwater, maar ook nog lekker wokken, op gas. Wellicht later een wp boiler en een propaanfles in de tuin voor het wokgedeelte van de Atag inductie/wok combo.mvrooij schreef op donderdag 13 juli 2023 @ 13:26:
[...]
Ik weet dat het bij mij extra kosten gaat brengen maar toch vind ik het een fijn idee dat mijn WP nu echt 100% voor CV gebruikt wordt. Dit is qua instellen en gebruik vele malen handiger en beter te optimaliseren.
Ik ga voor mijn warmwater in het nieuwe jaar kijken naar een (ventilatie)warmtepompboiler om uiteindelijk volledig van het gas te gaan.
Ik verbruik nu nog 12/14m3 gas per maand aan douchen en koken.
Nibe F2120-16, UKV300, SMOS40, RMU-S40, 10kWp, 15KVA / 30kWh Victron ESS
Aanvoer en retour blijven rond de 20.
Vreemdbusjer schreef op donderdag 13 juli 2023 @ 21:57:
Net nog even getest. Berekende aanvoer is 17 graden. Externe aanvoer is nu 20.5 en retour 20.1. je ziet GM oplopen naar 100 (was 30) en dan gaat koeling aan. Maar na dik 5 minuten weer uit. Aanvoer van 17 graden niet bereikt en toch stopt wp. GM gaat snel naar -1.
Aanvoer en retour blijven rond de 20.

Hoe staat je circulatiepomp (GP12) ingesteld?
[ Voor 16% gewijzigd door DIY op 13-07-2023 22:22 ]
GP12 staat op automatisch.DIY schreef op donderdag 13 juli 2023 @ 20:53:
[...]
Bij mijn smo 20 maakte het ingestelde aantal GM niet uit, maar toen ik de minimum temp verlaagde (10°C) begon hij veel langer te lopen. De stooklijn is natuurlijk nog 18°C.
Enige wat ik niet goed begrijp is waarom jullie (@Knowbody ) GP12 op maximaal zetten.
Komen jullie anders niet aan het minimum vermogen van de wp?
Bij mij draait de wp met GP12 op 30% (ca 2L per groep) juist veel langer. Met het warme weer van afgelopen dagen bij 60GM ca 2 uur aan, dan 1 uit (wachtstand 20%) . Als ik het debiet (%) verhoog, zakt de retour temp te veel met het risico op condensatie.
Wachtstand werkt niet goed op smo s40. 0% Namenlijk
In Zweden is er blijkbaar niemand wakker die dat ontdekt.
0599 BJ 2022, Nibe Split 12 kW, SMO S40. Getuned naar 56 Hz max, 20 lpm debiet verwarming en koeling, stille mode altijd aan.Hier verdwijnt de legionella aangroei dagelijks in het riool. 9000 Wp plat dak 10xNO, 10xZW, 5xZO
Dat ophogen van de GM lost jouw probleem niet op! Je hebt een debiet probleem of de RMU sensor vindt het koud genoeg. Ik denk debiet. De dT is te klein. Vermogen veel te groot.busjer schreef op donderdag 13 juli 2023 @ 21:57:
Net nog even getest. Berekende aanvoer is 17 graden. Externe aanvoer is nu 20.5 en retour 20.1. je ziet GM oplopen naar 100 (was 30) en dan gaat koeling aan. Maar na dik 5 minuten weer uit. Aanvoer van 17 graden niet bereikt en toch stopt wp. GM gaat snel naar -1.
Aanvoer en retour blijven rond de 20.
Klopt het dat er een bypass is die de hygiëne boiler overslaat, waardoor je dus mogelijk veel te weinig water inhoud hebt?
Is er wellicht een 2e pomp in spel, die vergeten wordt aan te sturen?
0599 BJ 2022, Nibe Split 12 kW, SMO S40. Getuned naar 56 Hz max, 20 lpm debiet verwarming en koeling, stille mode altijd aan.Hier verdwijnt de legionella aangroei dagelijks in het riool. 9000 Wp plat dak 10xNO, 10xZW, 5xZO
Evohome dan een zo laag mogelijk setpoint meegeven (ruimtetemp).busjer schreef op vrijdag 14 juli 2023 @ 07:31:
@DIY GP12 staat beide op Automatisch. Verwarmen en Koelen.
@Knowbody ik gebruik geen RMU. Alles via Evohome.
Debiet probleem zeg je? Er is een bypass denk ik die de boiler kan overslaan. Er is geen 2e pomp aanwezig. Alleen in de binnen unit zit 1 pomp.
Op de vloerverwarming verdeler zie je wel voldoende flow? Zo niet, forceren dat dat alle groepen open gaan (behalve de badkamer), desnoods door de evohome motoren er tijdelijk af te halen.
[ Voor 5% gewijzigd door DIY op 14-07-2023 07:52 ]
Ah dat klinkt ook niet verkeerd, ik kan namelijk met split misschien wel werken want ik heb een plat dak achter mijn huis zitten daar zou ik misschien wel naar toe kunnen werken. Omdat het koeltechnische leidingen zijn is dit misschien wel te realiseren, ik ga er eens naar kijken.DIY schreef op donderdag 13 juli 2023 @ 20:37:
[...]
@mvrooij
Een Atlantic Calypso 270L is 1.60m. Dit is een split wpb, dus met losse buitenunit dus ook geen geluid of afkoeling binnen.
Je kunt meerdere keren isde subsidie aanvragen. Enige eis is dat de warmtepomp(boiler)s waar subsidie op verstrekt word, minimaal een jaar blijven staan.
Wij zijn nu met 2 personen maar in de toekomst hopelijk met 4. Zou 270 Liter dan voldoende moeten zijn?
Excuses dat dit offtopic is maar voor mij even heel hulpzaam, bedankt daarvoor.
WP: NIBE S2125-12 - SMO-S40 / PV: SolarEdge 7200WP / Zeekr 7x AWD Privilege / Home Assistant / Easee Home / Gardena Smart
Debiet cq. te weinig waterinhoud beschikbaar. Wees ervan overtuigd dat EVOhome je niet nekt.busjer schreef op vrijdag 14 juli 2023 @ 07:31:
@DIY GP12 staat beide op Automatisch. Verwarmen en Koelen.
@Knowbody ik gebruik geen RMU. Alles via Evohome.
Debiet probleem zeg je? Er is een bypass denk ik die de boiler kan overslaan. Er is geen 2e pomp aanwezig. Alleen in de binnen unit zit 1 pomp.
0599 BJ 2022, Nibe Split 12 kW, SMO S40. Getuned naar 56 Hz max, 20 lpm debiet verwarming en koeling, stille mode altijd aan.Hier verdwijnt de legionella aangroei dagelijks in het riool. 9000 Wp plat dak 10xNO, 10xZW, 5xZO
Als evohome snapt dat het om koeling gaat (alles werkt dan immers andersom) zou die 10 graden kunnen. Ik denk eerder dat je ze op 30 moet zetten. Als ze maar OPEN gaan, anders eraf halen wat DIY suggereerde.busjer schreef op vrijdag 14 juli 2023 @ 07:58:
@DIY Alle zones nu op 10graden gezet. Ik heb geen motoren op de vloerverwarming en badkamer inderdaad dicht. Op evohome wel koel mode aangezet. Geen idee of dat uitmaakt of dat je alleen op WP moet aangeven om te koelen en op Evohome gewoon "verwarming" mode.
0599 BJ 2022, Nibe Split 12 kW, SMO S40. Getuned naar 56 Hz max, 20 lpm debiet verwarming en koeling, stille mode altijd aan.Hier verdwijnt de legionella aangroei dagelijks in het riool. 9000 Wp plat dak 10xNO, 10xZW, 5xZO
Het punt is meer dat ik 2 badkamers heb, beneden voor mij en mijn vriendin bij onze slaapkamer. Hier een regendouche en bad.DIY schreef op vrijdag 14 juli 2023 @ 09:15:
@mvrooij meer klanten met gezin hebben een 270L wpb en daar is het afdoende. Met een regendouche en 4 personen, die kort op elkaar douchen, kan het krap zijn.
Boven ook een badkamer met bad en regendouche, maar boven is nog niet in gebruik. Bedoeling is in de toekomst wel met 4 personen te zijn, maar hier gaat nog lange tijd overheen natuurlijk maar dan begrijp je beetje hoe de verdeling is. We gaan erg weinig in bad maar toch wil je er wel rekening mee houden. En je weet niet wat je kinderen in de toekomst eventueel gaan doen.
Ik vind hem lastig.
WP: NIBE S2125-12 - SMO-S40 / PV: SolarEdge 7200WP / Zeekr 7x AWD Privilege / Home Assistant / Easee Home / Gardena Smart
De voorraad in liters van SWW is niet alleen afhankelijk van hoe je douchet of baddert maar ookmvrooij schreef op vrijdag 14 juli 2023 @ 09:38:
[...]
Het punt is meer dat ik 2 badkamers heb, beneden voor mij en mijn vriendin bij onze slaapkamer. Hier een regendouche en bad.
Boven ook een badkamer met bad en regendouche, maar boven is nog niet in gebruik. Bedoeling is in de toekomst wel met 4 personen te zijn, maar hier gaat nog lange tijd overheen natuurlijk maar dan begrijp je beetje hoe de verdeling is. We gaan erg weinig in bad maar toch wil je er wel rekening mee houden. En je weet niet wat je kinderen in de toekomst eventueel gaan doen.
Ik vind hem lastig.
-heb je een keukenboiler cq Quooker
-bij lage temperatuur (rond bijv. 45) heb je meer voorraad nodig dan bij hogere temperatuur. Heb je een warmtepomp die boven de 55 kan komen dan kun je kiezen voor een hetere voorraad en heb je een minder groot boilervat nodig.
-de snelheid van de warmtepomp
Badderen: als het bad vol is en de boiler leeg (is nooit 10 gr! ) dan is dat nog steeds geen thema. Na afloop bad is er al weer voldoende warm water om af te spoelen.
0599 BJ 2022, Nibe Split 12 kW, SMO S40. Getuned naar 56 Hz max, 20 lpm debiet verwarming en koeling, stille mode altijd aan.Hier verdwijnt de legionella aangroei dagelijks in het riool. 9000 Wp plat dak 10xNO, 10xZW, 5xZO
Wij hebben dan wel 1 badkamer en een Niebla douchekop, maar zijn wel met 4 personen en ik douche lang... Dat gezegd hebben we voor douche en bad probleemloos genoeg aan de 180 liter van de S320 op Smart Control. Mocht dat in de toekomst toch krap worden, dan kan ik hem altijd nog op 'groot' zetten, dan hebben we vast genoeg.mvrooij schreef op vrijdag 14 juli 2023 @ 09:38:
[...]
Het punt is meer dat ik 2 badkamers heb, beneden voor mij en mijn vriendin bij onze slaapkamer. Hier een regendouche en bad.
Boven ook een badkamer met bad en regendouche, maar boven is nog niet in gebruik. Bedoeling is in de toekomst wel met 4 personen te zijn, maar hier gaat nog lange tijd overheen natuurlijk maar dan begrijp je beetje hoe de verdeling is. We gaan erg weinig in bad maar toch wil je er wel rekening mee houden. En je weet niet wat je kinderen in de toekomst eventueel gaan doen.
Ik vind hem lastig.
3120WP Solax, 4825WP SolarEdge, Nibe S2125-8 met een VVMS320, 11,52 kWh Zendure 2400AC