Mijn zoon & dochter zijn de toekomst, de rest is tijdsvermaak. Home assistant & & Nibe S2125-12/SMO-S40, RMU-s40 & Tado - Volvo C40 ER, SE
Ook nu met S series warmtepompen of dat nog steeds niet?ReLight schreef op maandag 12 december 2022 @ 07:06:
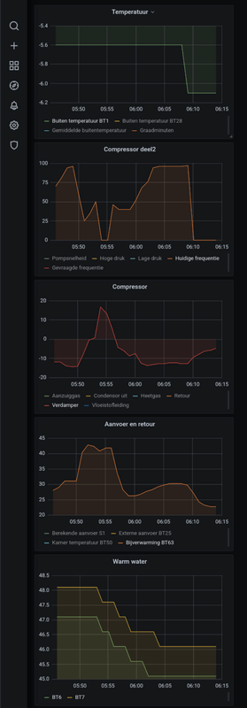
Zag zojuist voor het eerst de CV bijverwarming inspringen.
Ter lering en vermaak; zo zichtbaar in de Metrics met sprongen naar 50C en reset van de DM.
[Afbeelding]
(ps de nieuwe nibe heatpump home assistant integratie is heel uitgebreid ook voor smo-s40, let wel op dat het 'setten' van instellingen gevaarlijk kan zijn voor het functioneren)
EDIT:
Zie nu dit staan:
TCP/IP
The newer S-series pump exposes a built-in TCP Modbus server that can be used to communicate with the pump. To enable support for this integration, the pump must be connected to your local network and network (5.2 - Network settings) and Modbus (7.5.9 - Modbus TCP/IP) must be enabled. More details on the Modbus support in the pump can be found in Nibe document M12676EN.
Morgen meteen eens testen!
[ Voor 23% gewijzigd door mvrooij op 12-12-2022 08:26 ]
WP: NIBE S2125-12 - SMO-S40 / PV: SolarEdge 7200WP / Zeekr 7x AWD Privilege / Home Assistant / Easee Home / Gardena Smart
Hier ook hetzelfde beeld, defrost elke 90 minuten gemiddeld waardoor ik soms wel 40 graadminuten verlies, maar aan de andere kant, hij haalt het daarna ook wel weer in. Denk dat het ook lastig is dit te verbeteren met hele hoge luchtvochtigheid en deze temperaturen, gewoon een nadeel van de technologie. Het wordt pas een probleem als het ook niet meer warm wordt in huis.Knowbody schreef op zondag 11 december 2022 @ 18:44:
[...]
Ik ervaar hetzelfde feest. Gisteren is mijn 12 kW unit geplaatst, daarvoor had ik tijdelijk een 6 kW.
Hij is nog steeds bezig met een inhaalslag. Ik plaag hem ook, want ik heb alle 20 groepen maximaal open op 2 korte na (dan gaat het naar 27 liter per minuut bij pompsnelheid handmatig op 100%.
Ondanks de 3 kW + 3 kW (2-stappen) bij-verwarming als backup blijft hij steeds weer rond die -460 GM zitten.
Een defrost kost mij wel 30 GM!
De remedie is de temperatuur erin zien te krijgen waardoor hij uiteindelijk wat terug zal moduleren en wachten op een koudere nacht of warmere dag, zodat de defrost wat minder frequent optreden. Deze week is een goede test met vorst in de nacht.
Dat defrosten gebeurt momenteel elke 45-50 minuten.
Hier is een water-water warmtepomp gewoon in het voordeel.
De komende dagen daalt de luchtvochtigheid enorm en wordt het nog iets kouder, dan kan het zomaar zijn dat het gedrag verdwijnt.
Bij de meeste defrosts daalde de GM met ongeveer 25
De berekende Ta was 29,6 De werkelijk Ta schommelde net voor de defrost tussen 30 en 33 graden
Al met al is dit geen verkeerd gedrag (vind ik)
30x SF175 NW - STP6000 Live PVoutput Nibe F2120-16 warmtepomp
Klinkt inderdaad netjes, ik tel er 8 op heel de 11e, bij een aanvoer van 25-26 graden. Alleen vannacht zijn het er ook al een stuk of 7. Ik heb normaal 's nachts een begrenzing aan staan vanwege het geluid naar de buren, zou het kunnen zijn dat dat voor meer defrosts zorgt. Een max frequentie van 50hz is dan misschien net te weinig om op bepaalde moment de Ta te halen.format5 schreef op maandag 12 december 2022 @ 08:31:
Over heel 11-12-2022 heb ik 11 defrosts gehad.
Bij de meeste defrosts daalde de GM met ongeveer 25
De berekende Ta was 29,6 De werkelijk Ta schommelde net voor de defrost tussen 30 en 33 graden
Al met al is dit geen verkeerd gedrag (vind ik)
Lagere frequentie, is minder max vermogen, is minder temperatuurval, is minder bevriezing, is minder defrosts.
Lagere frequentie kan wel zorgen dat een defrost langer duurt.
Een actieve defrost maakt namelijk gebruik van de compressor, als deze begrenst is kan het zijn dat de defrost langer duurt.
30x SF175 NW - STP6000 Live PVoutput Nibe F2120-16 warmtepomp
Hoeveel kWh gaat je warmtepomp dan in totaal verbruiken op een dag?ReLight schreef op maandag 12 december 2022 @ 07:06:
Zag zojuist voor het eerst de CV bijverwarming inspringen.
Ter lering en vermaak; zo zichtbaar in de Metrics met sprongen naar 50C en reset van de DM.
Of heb je er geen aparte kWh meter tussen zitten?
Nee. Je zou haast zeggen dat iets hogere temperaturen beter gaan maar theoretisch kan dat nietformat5 schreef op maandag 12 december 2022 @ 08:31:
Over heel 11-12-2022 heb ik 11 defrosts gehad.
Bij de meeste defrosts daalde de GM met ongeveer 25
De berekende Ta was 29,6 De werkelijk Ta schommelde net voor de defrost tussen 30 en 33 graden
Al met al is dit geen verkeerd gedrag (vind ik)
Welke dT heb je dan bij die 30-33 aanvoer ?
0599 BJ 2022, Nibe Split 12 kW, SMO S40. Getuned naar 56 Hz max, 20 lpm debiet verwarming en koeling, stille mode altijd aan.Hier verdwijnt de legionella aangroei dagelijks in het riool. 9000 Wp plat dak 10xNO, 10xZW, 5xZO
Gedurende de dag schommelde dat wel wat, maar de dT over de Wp was ongeveer 4 graden (+/- 0,6) maar grote delen 3,9Knowbody schreef op maandag 12 december 2022 @ 13:22:
[...]
Nee. Je zou haast zeggen dat iets hogere temperaturen beter gaan maar theoretisch kan dat niet
Welke dT heb je dan bij die 30-33 aanvoer ?
De dT over de afgifte had een grotere spreiding, deze varieerde tussen de 3,5 en piekte soms naar bijna 6 graden.
(buffervat is hier geplaatst als hydraulische scheiding tussen WP en afgifte).
30x SF175 NW - STP6000 Live PVoutput Nibe F2120-16 warmtepomp
In de stille stand gaat vooral de ventilator minder snel draaien en daardoor koelt de verdamper verder af dan in de normale stand met dezelfde 50 Hz. Dit kan de reden zijn dat je juist meer defrosts krijgt. Volgens mij heb ik hier ook zoiets gezien in de stille stand.format5 schreef op maandag 12 december 2022 @ 09:09:
De begrenzing zou juist het aantal defrost moeten verlagen als ik het goed heb begrepen.
Lagere frequentie, is minder max vermogen, is minder temperatuurval, is minder bevriezing, is minder defrosts.
Lagere frequentie kan wel zorgen dat een defrost langer duurt.
Een actieve defrost maakt namelijk gebruik van de compressor, als deze begrenst is kan het zijn dat de defrost langer duurt.
Gasloos: Nibe F2040-6; Valliant VWLB200/5, Marstek Venus E V2, Domoticz
Het werkt nu al 48 uur probleemloos. Bij jou ook ?-jann schreef op zaterdag 10 december 2022 @ 16:02:
Myuplink werkt al dagen voor geen meter, en daar durven ze dan ook nog geld voor te vragen.
0599 BJ 2022, Nibe Split 12 kW, SMO S40. Getuned naar 56 Hz max, 20 lpm debiet verwarming en koeling, stille mode altijd aan.Hier verdwijnt de legionella aangroei dagelijks in het riool. 9000 Wp plat dak 10xNO, 10xZW, 5xZO
Lijkt er wel op. Nu nog vertrouwen krijgen..Knowbody schreef op maandag 12 december 2022 @ 21:04:
[...]
Het werkt nu al 48 uur probleemloos. Bij jou ook ?
Om 2200 was vat 48gr boven
Om 2300 en 0000 zojuist een defrost en beide keren zakt de temp in vat 2 graden zonder warm water gebruik. Vat is nu dus nog maar 44gr boven
Heb je beperkingen ingesteld misschien? Stille mode, groepen die dicht zijn gelopen? Maximale pompsnelheid begrensd ? Backup heater uit of bijvoorbeeld begrensd vanaf -5 graden?BigB schreef op dinsdag 13 december 2022 @ 00:12:
Is het normaal dat een defrost warmte onttrekt van het sww vat?
Om 2200 was vat 48gr boven
Om 2300 en 0000 zojuist een defrost en beide keren zakt de temp in vat 2 graden zonder warm water gebruik. Vat is nu dus nog maar 44gr boven
Minimale debiet is een tabel voor en retourtemp moet minstens 21 graden zijn
[ Voor 5% gewijzigd door Knowbody op 13-12-2022 02:29 ]
0599 BJ 2022, Nibe Split 12 kW, SMO S40. Getuned naar 56 Hz max, 20 lpm debiet verwarming en koeling, stille mode altijd aan.Hier verdwijnt de legionella aangroei dagelijks in het riool. 9000 Wp plat dak 10xNO, 10xZW, 5xZO
Stille modus staat uit, meeste groepen staan open als goed is, ruimte thermostaten staan hoger ingesteld dan huidige ruimte temperatuur, pomp gaat automatisch en schommelt tussen de 60 en 80%.Knowbody schreef op dinsdag 13 december 2022 @ 02:26:
[...]
Heb je beperkingen ingesteld misschien? Stille mode, groepen die dicht zijn gelopen? Maximale pompsnelheid begrensd ? Backup heater uit of bijvoorbeeld begrensd vanaf -5 graden?
Minimale debiet is een tabel voor en retourtemp moet minstens 21 graden zijn
Backup heater gaat pas aan bij grote negatieve graadminuten.
Retour is altijd boven de 22.
Wat je ziet gebeuren is, graadminuten gaat naar -60, hij vraagt direct 118Hz dus volle kracht, maakt 26+ gr water, na een tijdje is de verdamper -25, doet een defrost, vat zakt 2 graden en gaat weer verder op 118Hz en dat herhaald zich, vat wordt te koud, doet sww run en kan weer paar defrosts doen.
Moet even uitzoeken of ergens iets met die -5 is want is hier nu -8 ofzo
Klinkt als een thermosyfonBigB schreef op dinsdag 13 december 2022 @ 00:12:
Is het normaal dat een defrost warmte onttrekt van het sww vat?
Om 2200 was vat 48gr boven
Om 2300 en 0000 zojuist een defrost en beide keren zakt de temp in vat 2 graden zonder warm water gebruik. Vat is nu dus nog maar 44gr boven
En deze merk je nu blijkbaar pas als er meer vermogen voor je huis nodig is.
Hoe lopen de leidingen naar je SSW vat?
30x SF175 NW - STP6000 Live PVoutput Nibe F2120-16 warmtepomp
Ik weet niet wat voor een systeem je hebt, maar bij zo'n alles in 1 kast gebeurt dit wel. Het stukje leiding van de 3 wegklep naar het voorraadvat is erg kort en tijdens het omlopen van deze trage klep kan er dan wat energie verloren gaan.BigB schreef op dinsdag 13 december 2022 @ 00:12:
Is het normaal dat een defrost warmte onttrekt van het sww vat?
Om 2200 was vat 48gr boven
Om 2300 en 0000 zojuist een defrost en beide keren zakt de temp in vat 2 graden zonder warm water gebruik. Vat is nu dus nog maar 44gr boven
Helaas ja, iig bij de F2040 serie. Ontdooien gaat uitsluitend passief en Nibe zelf geeft aan dat de retour daarvoor minimaal 21°C moet zijn. Als dat niet uit het afgiftesysteem kan komen, dan moet dat uit de SWW boiler komen. En als die ook leeg is, dan gaat de bijverwarming aan. In de praktijk schakelt de Nibe ook bij Tr>21°C nog naar SWW voor ontdooien.BigB schreef op dinsdag 13 december 2022 @ 00:12:
Is het normaal dat een defrost warmte onttrekt van het sww vat?
Om nog onbekende reden weigert Nibe een actieve defrost te doen, hoewel de F2040 uitstekend in staat is om te koelen. Pure verspilling IMHO.
Afgelopen nacht, Tr (BT3) was al die tijd tussen 22,4 en 22,8 °C:
:fill(white):strip_exif()/f/image/ItzDVUZIDuvx1txpI3kkYiDj.png?f=user_large)
Nibe:F2040-12 SMO-40 BA-ST9040-2FE(365l) UKV100 vv:200m² - 280m² 850m³ Rc:5,9 bj:2021 - PV:8750Wp Growatt TLS-3 8k
Wat bedoel je trouwens met een (niet) actieve defrost? Op het moment dat de f2040 warmte uit de woning/sww ontrekt staat hij in koelmodus om die warmte naar buiten (wat dan de condensor is) te verplaatsen en die te ontdooien. Ook als de bijverwarming aanspringt zal het proces omgekeerd worden om die warmte naar de condensor te kunnen transporteren. imo is een defrost dus per definitie actief.gaafst schreef op dinsdag 13 december 2022 @ 10:08:
Om nog onbekende reden weigert Nibe een actieve defrost te doen, hoewel de F2040 uitstekend in staat is om te koelen. Pure verspilling IMHO.
@BigB het is handig als je een schema van jou opstelling post want het blijft gissen zo ook gezien je andere issues.
[ Voor 11% gewijzigd door DIY op 13-12-2022 10:35 ]
Tijdens normaal verwarmings bedrijf de 3-weg klep daar op staan.
Als dan het SSW vat daalt tijdens een defrost denk ik toch echt dat je last hebt van een thermosyfon.
Je zal niet de eerste zijn welke warmte uit het vat verliest hierdoor.
Bij mij zakt het vat (zonder gebruik van warm water) puur en alleen door de stilstandsverliezen.
SMO40 icm F2120
30x SF175 NW - STP6000 Live PVoutput Nibe F2120-16 warmtepomp
Dat de compressor wel of niet gebruikt wordt. Er wordt bij passief alleen warm water door de condensor gepompt.DIY schreef op dinsdag 13 december 2022 @ 10:27:
Wat bedoel je trouwens met een (niet) actieve defrost?
Hmm. tijdens het doorspitten van de gegevens voor deze reactie kwam ik er achter dat ik de legenda voor
register 44703 "EB101-EP14 Defrosting Outdoor Unit" verkeerd heb overgenomen in mijn monitoring: de 1 (active) en 2 (passive) verwisseld. De F2040 ontdooit volgens dat register dus toch wel actief. Er zit idd ook een klein stroompiekje midden in de ontdooicyclus, dus de compressor gaat daar wel even aan.
Maar dat kan die toch ook doen op water uit de vloer? Of die nou 22°C of 17°C is.
Nibe:F2040-12 SMO-40 BA-ST9040-2FE(365l) UKV100 vv:200m² - 280m² 850m³ Rc:5,9 bj:2021 - PV:8750Wp Growatt TLS-3 8k
In je buitenunit zit een complete koelkringloop met een compressor, expansieventiel, verdamper en condensor. Het koudemiddel transporteert de thermische energie. De compressor werkt hierbij als een pomp.
In verwarmingsmodus fungeert de warmtewisselaar achter de fan als verdamper en de platenwisselaar waar het cv water doorheen stroomt als condensor.
Tijdens een defrost draait de vierwegklep dit proces om. In de platenwisselaar (die nu fungeert als verdamper) neemt het koudemiddel nu warmte op uit het cv water en geeft dit af in de warmtewisselaar (nu condensor) achter de fan.
[ Voor 36% gewijzigd door DIY op 13-12-2022 11:53 ]
Ik denk van niet. Ik zie die daling niet als de defrost wel op de vloerwarmte gebeurt. Nibe geeft ook zelf aan dat de defrosts obv SWW warmte kunnen gaan, alleen geven ze zelf aan dat dit alleen gebeurt als Tr <21°C is.format5 schreef op dinsdag 13 december 2022 @ 10:27:
Tijdens normaal verwarmings bedrijf de 3-weg klep daar op staan.
Als dan het SSW vat daalt tijdens een defrost denk ik toch echt dat je last hebt van een thermosyfon.
Je zal niet de eerste zijn welke warmte uit het vat verliest hierdoor.
In deze grafiek zie je voor 11:00 uur de defrosts op SWW warmte, na 11:00 uur op vloerwarmte. Register 43086 "Prio" geeft voor 11:00 tijdens de defrosts ook kort een waarde 20 (HW) aan, na 11:00 uur alleen 30 (heating).
:fill(white):strip_exif()/f/image/Bu0QFHQQvl3Wi7lTees00KHU.png?f=user_large)
De F2120 is heel anders dan de F2040, dus dat kan uiteraard verschillen. Of je hebt gewoon al die tijd een hogere Tr gehad.Bij mij zakt het vat (zonder gebruik van warm water) puur en alleen door de stilstandsverliezen.
SMO40 icm F2120
Nibe:F2040-12 SMO-40 BA-ST9040-2FE(365l) UKV100 vv:200m² - 280m² 850m³ Rc:5,9 bj:2021 - PV:8750Wp Growatt TLS-3 8k
En ja Nibe kan het SSW vat inderdaad gebruiken, maar zal dit alleen doen indien het normale CV circuit niet genoeg warmte kan leveren. (heb ik ooit gehoord, alleen nog nooit gezien).
Bijgevoegd een grafiek van BT7 (vat top) en BT3 (Tr in de buitenunit)
Hierin is wel een paar keer een SSW run gedaan (en daarv oor ook echt water afgenomen (douche), echter steef daarbij dus de waarde in het vat.
Tevens zitten er 10 defrosts in, allemaal zichtbaar door een dalende Tr
:fill(white):strip_exif()/f/image/K1u12c49iJZjAfroubn2jB12.png?f=user_large)
[ Voor 6% gewijzigd door format5 op 13-12-2022 14:39 ]
30x SF175 NW - STP6000 Live PVoutput Nibe F2120-16 warmtepomp
Maar een thermosifon verklaart toch niet het verschil tussen voor en na 11:00 uur?format5 schreef op dinsdag 13 december 2022 @ 13:30:
Ik vind het nog steeds een vreemd verhaal.
Je hebt een veel hogere Tr (26-32°, zo hoog is bij mij de Ta nog niet eens). Dan wordt er waarschijnlijk geen SWW warmte gebruikt.Bijgevoegd een grafiek van BT7 (vat top) en BT3 (Tr in de buitenunit)
Nibe:F2040-12 SMO-40 BA-ST9040-2FE(365l) UKV100 vv:200m² - 280m² 850m³ Rc:5,9 bj:2021 - PV:8750Wp Growatt TLS-3 8k
Die verklaring zie ik ook nog niet, echter zou ik het nog steeds vreemd vinden.gaafst schreef op dinsdag 13 december 2022 @ 13:42:
[...]
Maar een thermosifon verklaart toch niet het verschil tussen voor en na 11:00 uur?
[...]
Je hebt een veel hogere Tr (26-32°, zo hoog is bij mij de Ta nog niet eens). Dan wordt er waarschijnlijk geen SWW warmte gebruikt.
Je zegt dat ik een veel hogere Tr heb, in je laatste screenshot kan ik niet zien wat jij hebt, maar de Ta zit toch niet zo heel ver af van de waarden zoals je in mijn screenshot ziet, behalve dat jij veel pieken hebt waarbij je vat ook af koelt.
Voor de F2120 is trouwens de minimale Tr voor een defrost 10 graden.
30x SF175 NW - STP6000 Live PVoutput Nibe F2120-16 warmtepomp
Mijn Tr lag vandaag tussen de 22 en 23°C. Je ziet ook hier duidelijk wanneer er op SWW ontdooid wordt, en wanneer op de vloer.format5 schreef op dinsdag 13 december 2022 @ 14:28:
Je zegt dat ik een veel hogere Tr heb, in je laatste screenshot kan ik niet zien wat jij hebt, maar de Ta zit toch niet zo heel ver af van de waarden zoals je in mijn screenshot ziet, behalve dat jij veel pieken hebt waarbij je vat ook af koelt.
:fill(white):strip_exif()/f/image/Ohx7aMEuV6F6h62QY3CRT0fP.png?f=user_large)
Dat is een stuk gunstiger. Waarom ze dat niet ook voor de F2040 doen....Voor de F2120 is trouwens de minimale Tr voor een defrost 10 graden.
Nibe:F2040-12 SMO-40 BA-ST9040-2FE(365l) UKV100 vv:200m² - 280m² 850m³ Rc:5,9 bj:2021 - PV:8750Wp Growatt TLS-3 8k
Grafiek van retourtemp (BT3). Helaas van Nibe Uplink...
:strip_exif()/f/image/TcoTsh0yMwYfvWymAnPZr0UN.gif?f=fotoalbum_large)
We kunnen Nibe vragen om de minimale Tr voor een defrost te verlagen?
[ Voor 2% gewijzigd door joertem op 13-12-2022 21:48 . Reden: Dubbele tekst ]
En wie meet die 22 graden? Ik denk dat jij BT71 bekijkt en het systeem BT3 (of andersom) daar kan net het verschil zitten. Je zit te dicht tegen de 21 retour lijkt het dan.BigB schreef op dinsdag 13 december 2022 @ 12:42:
Het is idd een F2040/AMS10, die 22 zou best kunnen dat afgerond naar boven was, net een defrost met retour 23 en die ging wel uit de vloer ipv de sww
PS je zult toch merken (horen) of de 3-wegklep omloopt ?
0599 BJ 2022, Nibe Split 12 kW, SMO S40. Getuned naar 56 Hz max, 20 lpm debiet verwarming en koeling, stille mode altijd aan.Hier verdwijnt de legionella aangroei dagelijks in het riool. 9000 Wp plat dak 10xNO, 10xZW, 5xZO
[ Voor 97% gewijzigd door Knowbody op 13-12-2022 16:28 ]
0599 BJ 2022, Nibe Split 12 kW, SMO S40. Getuned naar 56 Hz max, 20 lpm debiet verwarming en koeling, stille mode altijd aan.Hier verdwijnt de legionella aangroei dagelijks in het riool. 9000 Wp plat dak 10xNO, 10xZW, 5xZO
Ik heb hetzelfde geprobeerd (ter voorbereiding op het afschaffen van de salderignsregeling). Gaat niet lukken, tenzij je een heel hoge Ta nodig hebt. Voor een zuinige woning, met lage Ta, lijkt de F2040 behoorlijk ongeschikt. Je zit dan altijd in een lage curve en dan ontdooi je op de SWW warmte. Je hebt dan 's ochtends idd geen warm water meer.joertem schreef op dinsdag 13 december 2022 @ 15:28:
Hier staat een Nibe F2040 met VVM 320 in nieuwbouwhuis, gisteravond en vanochtend hetzelfde omdat ik SWW overdag laat opwarmen. Ik denk niet dat het te maken heeft met de nachtverlaging van 1 graden (van 20:00 tot 10:00)
De nachtverlaging maakt eea wel veel erger. Dan heb je een lange periode zonder aanvoer en daalt de Tr (bij mij in een paar uur) tot de woonkamertemperatuur, ca 19°C. Als daarna het verwarmen weer begint is dat te weinig voor de defrost. Voordat Tr weer op peil is, is je SWW warmte al lang verdwenen
Die vraag heb ik al uit staan. Maar als ze meer verzoeken krijgen gaan ze er misschien wat mee doen.We kunnen Nibe vragen om de minimale Tr voor een defrost te verlagen?
[ Voor 9% gewijzigd door gaafst op 13-12-2022 18:00 ]
Nibe:F2040-12 SMO-40 BA-ST9040-2FE(365l) UKV100 vv:200m² - 280m² 850m³ Rc:5,9 bj:2021 - PV:8750Wp Growatt TLS-3 8k
Wellicht is het beter als ze bij een defrost en Tr <22 de bijverwarming laten bijspringen. Het cvwater en sww blijft dan op temp.
Dat denk ik niet, er zit genoeg warmte in de vloer voor een paar minuten defrost. In BT71 zie je de gevolgen van een defrost amper (in de orde van 0,1°C).DIY schreef op dinsdag 13 december 2022 @ 18:27:
Als je alleen de minimum Tr verlaagt kom je in een neerwaardse spiraal van defrosts terecht omdat de initiele vraag te hoog word.
Als het bij de F2120 tot 10°C kan, zou dat met een F2040 ook moeten kunnen. Die neerwaartse spiraal lijkt me niet afhankelijk van de WP, maar van het afgiftesysteem.
Ik vraag me echt af wat de technische reden is om defrosts op de F2040 pas vanaf 21+°C en soms 22+°C te doen.
Nibe:F2040-12 SMO-40 BA-ST9040-2FE(365l) UKV100 vv:200m² - 280m² 850m³ Rc:5,9 bj:2021 - PV:8750Wp Growatt TLS-3 8k
Heb een systeeminhoud van ruim 200 liter dus ik begrijp het niet helemaal.
Kom net onder mijn douche vandaan, het water in de boiler was nog 38C terwijl hij gister avond nog op 47 stond.
Niet erg wenselijk dat de WP dit doet. Weet iemand hoe dit te voorkomen?
Edit: met een S2125-12
[ Voor 4% gewijzigd door -jann op 14-12-2022 07:05 ]
Nibe:F2040-12 SMO-40 BA-ST9040-2FE(365l) UKV100 vv:200m² - 280m² 850m³ Rc:5,9 bj:2021 - PV:8750Wp Growatt TLS-3 8k
Ik lees hier uit interesse mee omdat mijn installatie volgende week in gebruik genomen gaat worden. Ik gebruik mijn installatie zonder SWW, hoe zal dit bij mij dan uitpakken?gaafst schreef op woensdag 14 december 2022 @ 07:19:
Ik zie nog een correlatie. Als de buitentemperatuur (BT28) onder de -5 is als de defrost start, dan gaat deze altijd op SWW, ook als de retour uit de vloer (ruim) boven de 21 is.
WP: NIBE S2125-12 - SMO-S40 / PV: SolarEdge 7200WP / Zeekr 7x AWD Privilege / Home Assistant / Easee Home / Gardena Smart
En ook dit gaat niet op bij mij...gaafst schreef op woensdag 14 december 2022 @ 07:19:
Ik zie nog een correlatie. Als de buitentemperatuur (BT28) onder de -5 is als de defrost start, dan gaat deze altijd op SWW, ook als de retour uit de vloer (ruim) boven de 21 is.
2 defrosts waarbij BT28 beneden de -5 was (-7,1 en -7,7)
Tr was beide tegen de 28 bij aanvang defrost en bijna 26 na de defrost
BT7 (top SSW) is niks ingezakt tijdens de defrost.
De dip rond 8:00 is douchen geweest.
:fill(white):strip_exif()/f/image/E3Mp8ICduvcXAILZBMgJwFl9.png?f=user_large)
@gaafst @BigB Zien jullie de 3-weg klep ook werkelijk schakelen?
[ Voor 6% gewijzigd door format5 op 14-12-2022 08:57 ]
30x SF175 NW - STP6000 Live PVoutput Nibe F2120-16 warmtepomp
Net als bij mij gok ik, alleen defrost uit het CV circuit.mvrooij schreef op woensdag 14 december 2022 @ 08:29:
[...]
Ik lees hier uit interesse mee omdat mijn installatie volgende week in gebruik genomen gaat worden. Ik gebruik mijn installatie zonder SWW, hoe zal dit bij mij dan uitpakken?
(met als verschil dat ik wel SSW heb).
30x SF175 NW - STP6000 Live PVoutput Nibe F2120-16 warmtepomp
Ah dat is zoals het hoort dus, ben erg benieuwd.format5 schreef op woensdag 14 december 2022 @ 08:55:
[...]
Net als bij mij gok ik, alleen defrost uit het CV circuit.![]()
(met als verschil dat ik wel SSW heb).
Gisteren is mijn installateur weer geweest, was toch meer werk dan hij had verwacht. Nu nog enkel de 3 verdelers vervangen voor 3 nieuwe en dan kunnen we gaan draaien.
Ben zelf afgelopen weken mijn CV Ketel lager gaan zetten om te kijken met welk watertemperatuur ik mijn huis warm kan houden met de huidige temperaturen (-5 nacht en 0 overdag). Zit nu op 34 graden en ik kan het nog steeds 21 graden binnen houden. Ga vanavond naar 32 graden, kijken of het dan komende dagen nog warm blijft. Lijkt me mooie test waar ik weer mijn nieuwe stooklijn op kan gaan baseren. Nu heb ik nog mengverdelers, dus ook dit kan alleen maar positief uitpakken met de nieuwe verdelers.
WP: NIBE S2125-12 - SMO-S40 / PV: SolarEdge 7200WP / Zeekr 7x AWD Privilege / Home Assistant / Easee Home / Gardena Smart
NB heb NIBE ook gemaild.
Zou het misschien iets met firmware kunnen zijn?
Ik heb 9350R6 voor de SMO
[ Voor 29% gewijzigd door format5 op 14-12-2022 09:27 ]
30x SF175 NW - STP6000 Live PVoutput Nibe F2120-16 warmtepomp
Er van uitgaande dat de onderste 2 de aanvoer en retour zijn en de bovenste je boiler, dan komen alle 3 de lijnen exact overeen met een defrost op SWW. Welke verklaring heb je anders dat de retour en aanvoer zo hoog worden? M.i. is dat warmte uit je boiler die de WP in gaat.format5 schreef op woensdag 14 december 2022 @ 08:53:
[...]
En ook dit gaat niet op bij mij...
2 defrosts waarbij BT28 beneden de -5 was (-7,1 en -7,7)
Tr was beide tegen de 28 bij aanvang defrost en bijna 26 na de defrost
BT7 (top SSW) is niks ingezakt tijdens de defrost.
De dip rond 8:00 is douchen geweest.
Uiteraard.
Bij start defrost gaat de kraan om, gaat de bijverwarming een minuutje aan en uiteindelijk de compressor.
:fill(white):strip_exif()/f/image/qNKaIUZaA2md9X4Ekn04D1Gs.png?f=user_large)
:fill(white):strip_exif()/f/image/uTi1CwRMbDN1rOpghHdKAfBb.png?f=user_large)
Nibe geeft zelf toe dat er op SWW ontdooid wordt, dus het is niet iets dat we zelf verzinnen.
[ Voor 7% gewijzigd door gaafst op 14-12-2022 10:03 ]
Nibe:F2040-12 SMO-40 BA-ST9040-2FE(365l) UKV100 vv:200m² - 280m² 850m³ Rc:5,9 bj:2021 - PV:8750Wp Growatt TLS-3 8k
Veel defrosts, ja. Meestal haalt ie de 45 minuten niet eens.Sunri5e schreef op woensdag 14 december 2022 @ 09:58:
Hier al dagen achter elkaar om de 45 minuten defrosts. En het verbruik ligt op de 80kw per dag. Ik heb het idee dat het elektrische element constant aan staat. Meer mensen hier last van?
Element, niet structureel. Alleen 1 minuut als ie op SWW ontdooit.
Gisteren heeft de WP ca 55kW verstookt.
Nibe:F2040-12 SMO-40 BA-ST9040-2FE(365l) UKV100 vv:200m² - 280m² 850m³ Rc:5,9 bj:2021 - PV:8750Wp Growatt TLS-3 8k
Wat voor een type woning, bouwjaar, formaat en type isolatie heb je?gaafst schreef op woensdag 14 december 2022 @ 10:06:
[...]
Veel defrosts, ja. Meestal haalt ie de 45 minuten niet eens.
Element, niet structureel. Alleen 1 minuut als ie op SWW ontdooit.
Gisteren heeft de WP ca 55kW verstookt.
Wij zitten in een vrijstaande jaren 30 woning van circa 220m2 groot. Wel met een goed isolatiepakket en een WTW systeem. Daarnaast nog een 400 liter vat voor warm water.
Nibe:F2040-12 SMO-40 BA-ST9040-2FE(365l) UKV100 vv:200m² - 280m² 850m³ Rc:5,9 bj:2021 - PV:8750Wp Growatt TLS-3 8k
De bovenste lijn is BT7 Ttop boilergaafst schreef op woensdag 14 december 2022 @ 10:01:
[...]
Er van uitgaande dat de onderste 2 de aanvoer en retour zijn en de bovenste je boiler, dan komen alle 3 de lijnen exact overeen met een defrost op SWW. Welke verklaring heb je anders dat de retour en aanvoer zo hoog worden? M.i. is dat warmte uit je boiler die de WP in gaat.
De 2 er bij zijn Ta BT12 en Tr BT3
De onderste grafiek is T28 (Tbuiten)
Hierin zie ik alleen stilstandsverliezen bij mij, ik zie hier niet in dat ene defrost op het vat zou zijn gedaan.
30x SF175 NW - STP6000 Live PVoutput Nibe F2120-16 warmtepomp
Half vrijstaande woning uit 1978 220m2 verwarmd GO op gemiddeld 20 graden
Traditioneel dubbelglas in houten kozijnen.
Geen spouw isolatie
Wel goede vloer en dak isolatie
WTW
400L SSW vat
100l UKV als hydraulische scheiding
Defrosts de afgelopen 12 uur om ongeveer de 2 a 3 uur.
[ Voor 24% gewijzigd door format5 op 14-12-2022 11:08 ]
30x SF175 NW - STP6000 Live PVoutput Nibe F2120-16 warmtepomp
Op slechte dagen elke 40min defrosts. Maar bijv in augustus met 30 graden had ik ook defrosts, geen koeling gebruik ik.
Half vrijstaand 2022 met 180m2 verwarmd op 20.5, curve 4 en WTW
AMS10-8 met SHB10 en 300 liter sww en 100 liter vvw buffer
Starttemperatuur voor ontdooifunctie
Instelbereik: -3 – 3 °C
Fabrieksinstelling: -3 °C
Of je moet hem zelf anders hebben ingesteld.
En dit is de instelling voor "passief" ontdooien:
Uitschakelwaarde activeren van passief ontdooien
Instelbereik: 2 – 10 °C
Fabrieksinstelling: 4 °C
Wat informatie over de functies:
Starttemperatuur voor ontdooifunctie: Hier stelt u de temperatuur in (BT16) waarbij de ontdooifunctie start. De
waarde mag uitsluitend in overleg met de installateur worden
gewijzigd.
Uitschakelwaarde activeren van passief ontdooien: Hier
stelt u de temperatuur in (BT28) waarbij "passief ontdooien”
wordt gestart. Tijdens passief ontdooien wordt het ijs gesmolten door de energie van de omgevingslucht. De ventilator is actief tijdens passief ontdooien. De waarde mag uitsluitend in overleg met de installateur worden gewijzigd
[ Voor 61% gewijzigd door mvrooij op 14-12-2022 11:50 ]
WP: NIBE S2125-12 - SMO-S40 / PV: SolarEdge 7200WP / Zeekr 7x AWD Privilege / Home Assistant / Easee Home / Gardena Smart
Zo is er ook een timer welke een defrost start (tenminste bij de SMO40)
30x SF175 NW - STP6000 Live PVoutput Nibe F2120-16 warmtepomp
Ik kan er in de SMO S40 niet veel over vinden eerlijk gezegd.. niet helemaal duidelijk dus hoe hij dit precies aanpakt.format5 schreef op woensdag 14 december 2022 @ 11:58:
De defrost wordt aan meer dan alleen deze 2 waarden gekoppeld.
Zo is er ook een timer welke een defrost start (tenminste bij de SMO40)
WP: NIBE S2125-12 - SMO-S40 / PV: SolarEdge 7200WP / Zeekr 7x AWD Privilege / Home Assistant / Easee Home / Gardena Smart
Wat me trouwens opvalt bij de heren waar de SWW temp afneemt tijdens de defrost is dat de temp niet initeel iets stijgt bij het inschakelen van de bijverwarming?
Snap ook niet zo goed waarom Nibe de bijverwarming niet gewoon iets langer aan laat om temperatuursdaling te compenseren?
[ Voor 3% gewijzigd door DIY op 14-12-2022 12:15 ]
Heeft iemand toevallig het temperatuur verloop van de platenwisselaar uitgang (BT12) tijdens een defrost?
[ Voor 10% gewijzigd door DIY op 14-12-2022 13:36 ]
Links een defrost op SWW, rechts op vloer.DIY schreef op woensdag 14 december 2022 @ 13:17:
Heeft iemand toevallig het temperatuur verloop van de platenwisselaar uitgang (BT12) tijdens een defrost?
/f/image/NGyrYPbb4zvbXrCRg6R05E7l.png?f=fotoalbum_large)
Nibe:F2040-12 SMO-40 BA-ST9040-2FE(365l) UKV100 vv:200m² - 280m² 850m³ Rc:5,9 bj:2021 - PV:8750Wp Growatt TLS-3 8k
Je ziet net iets voor 10:00 dat temperatuur vd platenwisselaar daalt van 29°C naar 16°C. Bij de minimum Tr 21°C zou je dan op 8°C uitkomen.
Ik kan me voorstellen dat Nibe een veiligheidsmarge wil houden, want bij een Tr van 13°C zak je al naar 0°C en kan het cvwater in de platenwisselaar bevriezen met alle gevolgen van dien. De vraag is alleen hoe realistisch dat is bij een opgewarmd huis. Bij een inbedrijfstelling zou het natuurlijk wel kunnen gebeuren.
Ps: ligt het aan mij of zijn de sensoren in erg slecht afgeschermd? Bij het opwarmen van de verdamper voor de defrost zie je bij de andere sensoren (buitenlucht BT28, maar ook BT12) een piek onstaan terwijl er geen invloed zou mogen zijn.
[ Voor 16% gewijzigd door DIY op 14-12-2022 14:56 ]
Dat BT12 verandert is niet zo raar, er stroomt immers water door, ofwel met boilerwarmte ofwel met vloer warmte.
BT28 zit ook ergens in de buitenunit, dus daar zal ongetwijfeld wat op afstralen of langs stromen.
Nibe:F2040-12 SMO-40 BA-ST9040-2FE(365l) UKV100 vv:200m² - 280m² 850m³ Rc:5,9 bj:2021 - PV:8750Wp Growatt TLS-3 8k
Nu staat mijn unit ook op de grond, wel 30 cm opgehoogd.
Zelf vind ik BT1 het meest representatief.
Dat de defrosts bij sommigen op SWW lopen kan alleen maar worden voorkomen door hoger te gaan stoken, zodat die Tr hoger wordt.
SWW is nog altijd voordeliger dan COP1, maar je wilt het natuurlijk liever niet.
Ik heb mijn stooklijn helling schuiner gemaakt met als gedachte dat het op een gegeven moment weer makkelijker wordt als de buitentemperatuur overdag iets hoger wordt en daarbij het berekende setpoint lager.
Dan krijgt de wp de gelegenheid de GM weg te werken.
Staat op 4 met -3 verschuiving.
0599 BJ 2022, Nibe Split 12 kW, SMO S40. Getuned naar 56 Hz max, 20 lpm debiet verwarming en koeling, stille mode altijd aan.Hier verdwijnt de legionella aangroei dagelijks in het riool. 9000 Wp plat dak 10xNO, 10xZW, 5xZO
Nee hoor, indien nodig pakt hij SWW bij een defrost. Deed hij met oudere SW versies niet, die van mij heeft het heel af en toe en volgende releases zijn gevoeliger heb ik begrepen. Ik draai nog op 9303R6. Tot vorige week had ik het maar een keer zien gebeuren, maar deze week al 2 of 3 keer.format5 schreef op dinsdag 13 december 2022 @ 10:27:
@gaafst
Tijdens normaal verwarmings bedrijf de 3-weg klep daar op staan.
Als dan het SSW vat daalt tijdens een defrost denk ik toch echt dat je last hebt van een thermosyfon.
Je zal niet de eerste zijn welke warmte uit het vat verliest hierdoor.
Bij mij zakt het vat (zonder gebruik van warm water) puur en alleen door de stilstandsverliezen.
SMO40 icm F2120
Bij temperatuur onder de -3 graden (instelling) van de verdamper begint de timer te lopen. Zodra hij weer daarboven komt, wordt de timer stopgezet, maar niet gereset. De timer wordt pas gereset wanneer er ontdooit is. Hetzij actief, of bij Tb >4 graden (andere instelling) EN nadat de compressor klaar is passief met de fan.mvrooij schreef op woensdag 14 december 2022 @ 11:48:
Toevallig dat ik de S2125 handleiding aan het bekijken bent, maar de deforst zouden plaats moeten vinden pas bij -3 of heb ik dat fout?
Starttemperatuur voor ontdooifunctie
Instelbereik: -3 – 3 °C
Fabrieksinstelling: -3 °C
Of je moet hem zelf anders hebben ingesteld.
En dit is de instelling voor "passief" ontdooien:
Uitschakelwaarde activeren van passief ontdooien
Instelbereik: 2 – 10 °C
Fabrieksinstelling: 4 °C
Wat informatie over de functies:
Starttemperatuur voor ontdooifunctie: Hier stelt u de temperatuur in (BT16) waarbij de ontdooifunctie start. De
waarde mag uitsluitend in overleg met de installateur worden
gewijzigd.
Uitschakelwaarde activeren van passief ontdooien: Hier
stelt u de temperatuur in (BT28) waarbij "passief ontdooien”
wordt gestart. Tijdens passief ontdooien wordt het ijs gesmolten door de energie van de omgevingslucht. De ventilator is actief tijdens passief ontdooien. De waarde mag uitsluitend in overleg met de installateur worden gewijzigd
De timer begin waarde varieert wat. Ik vermoed dat bij een snelle defrost de timer wat meer tijd krijgt en dat het weer korter wordt wanneer de defrosts langer duren. Voor de lengte van de defrosts kijkt hij ook naar de verdamper temperatuur denk ik.
[ Voor 52% gewijzigd door LangeFries op 14-12-2022 20:06 ]
Nibe F2120-12,VVM320, 4440Wp LG NeonR 1425Wp Solarwatt ZZO
Ik vond de defrosts vandaag overdag al zo "perfect" om de 2.5 uur plaatsvinden. Maar dat zal dan met die timer te maken hebben.LangeFries schreef op woensdag 14 december 2022 @ 19:42:
[...]
Nee hoor, indien nodig pakt hij SWW bij een defrost. Deed hij met oudere SW versies niet, die van mij heeft het heel af en toe en volgende releases zijn gevoeliger heb ik begrepen. Ik draai nog op 9303R6. Tot vorige week had ik het maar een keer zien gebeuren, maar deze week al 2 of 3 keer.
[...]
Bij temperatuur onder de -3 graden (instelling) van de verdamper begint de timer te lopen. Zodra hij weer daarboven komt, wordt de timer stopgezet, maar niet gereset. De timer wordt pas gereset wanneer er ontdooit is. Hetzij actief, of bij Tb >4 graden (andere instelling) EN nadat de compressor klaar is passief met de fan.
De timer begin waarde varieert wat. Ik vermoed dat bij een snelle defrost de timer wat meer tijd krijgt en dat het weer korter wordt wanneer de defrosts langer duren. Voor de lengte van de defrosts kijkt hij ook naar de verdamper temperatuur denk ik.
Ik heb vandaag een stuk of 10 defrosts gehad, is dit dan normaal gedrag met deze temperaturen?

Ik heb deze warmtepomp nu ongeveer 1,5 jaar.
Ik wil graag weten wat deze warmtepomp aan electriciteit verbruikt. Ik heb dus de entiteit "hw, incl. int. add" gebruikt (omdat die het hoogste verbruik geeft) en aan een utility meter gehangen (die dagelijks wordt gereset).
Ik vraag me alleen af of die getallen wel kloppen die ik zie want 5.343,5 kWh voor een 1,5 jaar oude warmtepomp lijkt me nogal veel.. Ik heb vorig jaar maar 5100 Kwh gebruikt volgens Vattenfall..
Ik heb ook gemerkt dat de "hw, incl. int. add" niet het elektrische bijverwarmen meerekent. Want toen de WP bezig was met het salmonella programma steeg "hw, incl. int. add" niet maar "electrical additional power" wel.
Ik heb een 3 fase wifi meter tussen mijn krachtgroep en buitenunit zitten die ik los ga uitlezen: https://www.homewizard.com/nl/shop/wi-fi-kwh-meter-3-fase/vortexnl1982 schreef op woensdag 14 december 2022 @ 21:05:
Hoe meten jullie het stroomverbruik van jullie warmtepomp ? Ik heb een Nibe VVM 320 warmtepomp en die heeft de volgende entiteiten (via Nibe uplink) :
[Afbeelding]
Ik heb deze warmtepomp nu ongeveer 1,5 jaar.
Ik wil graag weten wat deze warmtepomp aan electriciteit verbruikt. Ik heb dus de entiteit "hw, incl. int. add" gebruikt (omdat die het hoogste verbruik geeft) en aan een utility meter gehangen (die dagelijks wordt gereset).
Ik vraag me alleen af of die getallen wel kloppen die ik zie want 5.343,5 kWh voor een 1,5 jaar oude warmtepomp lijkt me nogal veel.. Ik heb vorig jaar maar 5100 Kwh gebruikt volgens Vattenfall..
Ik heb ook gemerkt dat de "hw, incl. int. add" niet het elektrische bijverwarmen meerekent. Want toen de WP bezig was met het salmonella programma steeg "hw, incl. int. add" niet maar "electrical additional power" wel.
Plus een losse meter voor mijn SMO S40 waar de pompen opzitten: https://www.homewizard.com/nl/shop/wi-fi-energy-socket/
Dit alles word samen met Nibe Uplink gekoppeld binnen homeassistant om alles in grafieken inzichtelijk te maken. Je kunt hier ook bijvoorbeeld Domoticz voor gebruiken.
WP: NIBE S2125-12 - SMO-S40 / PV: SolarEdge 7200WP / Zeekr 7x AWD Privilege / Home Assistant / Easee Home / Gardena Smart
Dat is de opgewekte warmte dmv de ingebouwde warmtemeting (flowmeter+T sensoren). De elctriciteit kun je het beste zelf meten met een kWh meter op de WP groep(en).vortexnl1982 schreef op woensdag 14 december 2022 @ 21:05:
Hoe meten jullie het stroomverbruik van jullie warmtepomp ? Ik heb een Nibe VVM 320 warmtepomp en die heeft de volgende entiteiten (via Nibe uplink) :
[Afbeelding]
Ik heb deze warmtepomp nu ongeveer 1,5 jaar.
Ik wil graag weten wat deze warmtepomp aan electriciteit verbruikt. Ik heb dus de entiteit "hw, incl. int. add" gebruikt (omdat die het hoogste verbruik geeft) en aan een utility meter gehangen (die dagelijks wordt gereset).
Ik vraag me alleen af of die getallen wel kloppen die ik zie want 5.343,5 kWh voor een 1,5 jaar oude warmtepomp lijkt me nogal veel.. Ik heb vorig jaar maar 5100 Kwh gebruikt volgens Vattenfall..
Ik heb ook gemerkt dat de "hw, incl. int. add" niet het elektrische bijverwarmen meerekent. Want toen de WP bezig was met het salmonella programma steeg "hw, incl. int. add" niet maar "electrical additional power" wel.
@Dane86 Een stuk of 10 a 15 defrosts per dag is wel aardig. Heb er zelf dezer dagen een stuk of 12.
Nibe F2120-12,VVM320, 4440Wp LG NeonR 1425Wp Solarwatt ZZO
3120WP Solax, 4825WP SolarEdge, Nibe S2125-8 met een VVMS320, 11,52 kWh Zendure 2400AC
verwarming. incl. int.bijverwarming (element). 56507.2kWhAziraphale schreef op woensdag 14 december 2022 @ 22:51:
@LangeFries Ik zie die 4 dingen ook terug in de Nibe UpLink van mijn ouders, maar dan in het Nederlands. Weet jij waar die afkortingen precies voor staan?
verwarming., alleen compressor. 56499.1kWh
Warm Water., incl. int.bijverwarming (element). 5330.1kWh
Warm Water, alleen compressor. 5071.7kWh
De eerste is electrische bijstook bij extreme temperaturen (verschil is dus 8.1kWh met element). Bij warm water krijg je de legionella run kado. Standen zijn bij mij de actuele tov 20 feb 2018.
Verdere statistiek:
compressorstarts EB101: 6808
bedrijfstijd compressor EB101 12608h
bedrijfstijd compressor koelen EB101 0h
bedrijfstijd compressor warm water EB101 889h
Nibe F2120-12,VVM320, 4440Wp LG NeonR 1425Wp Solarwatt ZZO
Hier draait versie 9542R3 (1-7-2022) op de VVM 320. Kan ook nergens een instelling vinden voor een buffervat.format5 schreef op woensdag 14 december 2022 @ 09:26:
@joertem of er wel/geen buffervat is is niet in te stellen bij de SMO 40 voor zo ver ik weet.
Zou het misschien iets met firmware kunnen zijn?
Ik heb 9350R6 voor de SMO
Denk dat je gelijk hebt. Ben nu aan het testen met het iets verhogen van de stooklijn (had m op 2 waarmee het prima 20,5 graden bleef), en minder/geen nachtverlaging (zodat ie 's nachts wel draait maar iets minder dan overdag).gaafst schreef op dinsdag 13 december 2022 @ 17:58:
[...]
Voor een zuinige woning, met lage Ta, lijkt de F2040 behoorlijk ongeschikt. Je zit dan altijd in een lage curve en dan ontdooi je op de SWW warmte. Je hebt dan 's ochtends idd geen warm water meer.
De nachtverlaging maakt eea wel veel erger. Dan heb je een lange periode zonder aanvoer en daalt de Tr (bij mij in een paar uur) tot de woonkamertemperatuur, ca 19°C. Als daarna het verwarmen weer begint is dat te weinig voor de defrost. Voordat Tr weer op peil is, is je SWW warmte al lang verdwenen
[...]
Verder heb ik de volgende theorie over de werking van de stooklijn met graadminuten.
Start compressor: lager instellen is later starten en langer doorlopen, maar ook mogelijk grotere temperatuurwisselingen (weinig last van in een nieuwbouwhuis, nu op -240). Echter daalt de retourtemperatuur dan ook verder waardoor mogelijk defrost uit SWW.
Stooklijn: lager instellen is later starten (graadminuten dalen minder snel door lagere gewenste aanvoertemperatuur) en minder lang doorlopen (aanvoertemperatuur is veel hoger dan gewenste aanvoertemperatuur heb ik gemerkt); hoger instellen is eerder starten (graadminuten dalen sneller door hoger gewenste aanvoertemperatuur) en langer doorlopen (aanvoertemperatuur is maar gering iets hoger dan gewenste aanvoertemperatuur). Gunstige bijkomstigheid bij hogere stooklijn: ook hogere retourtemperatuur dus minder defrost op SWW, echter ook meer defrosts door hogere aanvoertemperatuur (alhoewel dat niet zoveel scheelt tov een lagere stooklijn).
Heeft de dT instelling hier nog iets mee te maken? Bij vloerverwarming is dit 7 graden, probeert de warmtepomp de aanvoertemp dan altijd 7 graden hoger te maken dan de retourtemp?
GM op -60 lijkt me beter maar in deze dagen draait de warmtepomp toch continue lijkt me. Zo niet, dan zou ik die -240 aanpassen!joertem schreef op woensdag 14 december 2022 @ 23:52:
[...]
Hier draait versie 9542R3 (1-7-2022) op de VVM 320. Kan ook nergens een instelling vinden voor een buffervat.
[...]
Denk dat je gelijk hebt. Ben nu aan het testen met het iets verhogen van de stooklijn (had m op 2 waarmee het prima 20,5 graden bleef), en minder/geen nachtverlaging (zodat ie 's nachts wel draait maar iets minder dan overdag).
Verder heb ik de volgende theorie over de werking van de stooklijn met graadminuten.
Start compressor: lager instellen is later starten en langer doorlopen, maar ook mogelijk grotere temperatuurwisselingen (weinig last van in een nieuwbouwhuis, nu op -240). Echter daalt de retourtemperatuur dan ook verder waardoor mogelijk defrost uit SWW.
Stooklijn: lager instellen is later starten (graadminuten dalen minder snel door lagere gewenste aanvoertemperatuur) en minder lang doorlopen (aanvoertemperatuur is veel hoger dan gewenste aanvoertemperatuur heb ik gemerkt); hoger instellen is eerder starten (graadminuten dalen sneller door hoger gewenste aanvoertemperatuur) en langer doorlopen (aanvoertemperatuur is maar gering iets hoger dan gewenste aanvoertemperatuur). Gunstige bijkomstigheid bij hogere stooklijn: ook hogere retourtemperatuur dus minder defrost op SWW, echter ook meer defrosts door hogere aanvoertemperatuur (alhoewel dat niet zoveel scheelt tov een lagere stooklijn).
Heeft de dT instelling hier nog iets mee te maken? Bij vloerverwarming is dit 7 graden, probeert de warmtepomp de aanvoertemp dan altijd 7 graden hoger te maken dan de retourtemp?
Die 7 graden is bij DOT, dus de temperatuur die daarbij is ingesteld. Die moet voor Nederland op -10 graden.
De dT wordt daarmee berekend volgens een lijn of curve en zal bij 0 graden dus sowieso kleiner zijn dan 7K
0599 BJ 2022, Nibe Split 12 kW, SMO S40. Getuned naar 56 Hz max, 20 lpm debiet verwarming en koeling, stille mode altijd aan.Hier verdwijnt de legionella aangroei dagelijks in het riool. 9000 Wp plat dak 10xNO, 10xZW, 5xZO
0599 BJ 2022, Nibe Split 12 kW, SMO S40. Getuned naar 56 Hz max, 20 lpm debiet verwarming en koeling, stille mode altijd aan.Hier verdwijnt de legionella aangroei dagelijks in het riool. 9000 Wp plat dak 10xNO, 10xZW, 5xZO
Toch erg vervelend dat hij SWW gebruikt om te ontdooien terwijl de systeeminhoud groot zat is.
Stooklijn verhogen is pure energieverspilling.
Vraag me af hoe dit gaat bij de mensen die geen SWW hebben?
Als je een buffervat hebt met separate omlooppomp, zou ie ook nog GP10 stop kunnen zetten en alleen de buffer extra opwarmen.
[ Voor 34% gewijzigd door gaafst op 15-12-2022 08:52 ]
Nibe:F2040-12 SMO-40 BA-ST9040-2FE(365l) UKV100 vv:200m² - 280m² 850m³ Rc:5,9 bj:2021 - PV:8750Wp Growatt TLS-3 8k
Pakt hij het dan niet van mijn buffer die ik er parallel tussen heb hangen (100L)?-jann schreef op donderdag 15 december 2022 @ 07:11:
Weer een koude douche vanochtend..
Toch erg vervelend dat hij SWW gebruikt om te ontdooien terwijl de systeeminhoud groot zat is.
Stooklijn verhogen is pure energieverspilling.
Vraag me af hoe dit gaat bij de mensen die geen SWW hebben?
Mijn ELK9 (Elektrisch element) staat juist niet eens aan, is echt enkel voor nood dus die lijkt hij niet te kunnen pakken.
Ik kan het helaas nog niet zien/testen omdat het volgende week donderdag pas allemaal werkend is, nu gaat helaas mijn gasmeter nog fors omhoog
[ Voor 11% gewijzigd door mvrooij op 15-12-2022 09:13 ]
WP: NIBE S2125-12 - SMO-S40 / PV: SolarEdge 7200WP / Zeekr 7x AWD Privilege / Home Assistant / Easee Home / Gardena Smart
Ik begrijp alleen niet hoe een vloer van 100m2 en een buffervat van 120 liter er voor kunnen zorgen dat de retourtemperatuur onder de 21C duikt.gaafst schreef op donderdag 15 december 2022 @ 08:49:
Ik denk dat ie dan je hele (afgifte)systeem elektrisch gaat bijverwarmen. Da's nog veel duurder dan de boiler leeg tappen.
Als je een buffervat hebt met separate omlooppomp, zou ie ook nog GP10 stop kunnen zetten en alleen de buffer extra opwarmen.
in de geschiedenis zie ik +- 3:00 snachts een dip van 18C op de retour, dit had ik gisteren ook.
Ik heb het systeem nagekeken maar er is niets wat om 3:00 invloed kan hebben.
In mijn optiek is het een nogal overdreven voorzichtigheid in de regeling
/f/image/6JidbfuNsNMg97Aee6aCt9NN.png?f=fotoalbum_large)
[ Voor 18% gewijzigd door -jann op 15-12-2022 09:38 ]
Er zit dus blijkbaar toch een verschil in de FW versies..LangeFries schreef op woensdag 14 december 2022 @ 19:42:
[...]
Nee hoor, indien nodig pakt hij SWW bij een defrost. Deed hij met oudere SW versies niet, die van mij heeft het heel af en toe en volgende releases zijn gevoeliger heb ik begrepen. Ik draai nog op 9303R6. Tot vorige week had ik het maar een keer zien gebeuren, maar deze week al 2 of 3 keer.
Zou het ingestelde afgifte systeem nog iets uit kunnen maken?
Dus alleen VVW of combinatie systeem?
Ik heb bij mij namelijk nog nooit een defrost op SSW gezien, maar misschien dat bij mij de Tr altijd hoog genoeg is dat niet te hoeven...
30x SF175 NW - STP6000 Live PVoutput Nibe F2120-16 warmtepomp
Dan ben ik toch heel benieuwd hoe 't bij mij zal gaan zonder SWW op mijn installatie (S2125-12). Misschien gaan we geen vorst meer krijgen, zou ook zo maar kunnen.Piper schreef op donderdag 15 december 2022 @ 13:47:
Hier een 2120-12 met vvw maar inderdaad ook defrosts afgelopen nacht op sww, ik heb ook niet zoveel warmte nodig in de vloer dus dat zal t probleem wel zijn.
WP: NIBE S2125-12 - SMO-S40 / PV: SolarEdge 7200WP / Zeekr 7x AWD Privilege / Home Assistant / Easee Home / Gardena Smart
Menu 1.2, programmering.Dinjesk schreef op donderdag 15 december 2022 @ 14:29:
Waar kan ik de nachtverlaging vinden in de instellingen?
Specifiek de Nibe sensor: BT-25 518726 NIBEG-addict schreef op donderdag 15 december 2022 @ 15:00:
Iemand al eens gezocht naar vervangende aanlegsensoren? De ntc weerstandjes die gebruikt worden voor bt25 enz.
Uiteraard ook een Nibe prijs.
Ik had pas ook deze vraag ivm de ruimtesensor. @Henielma gaf toen aan dat hij er 1 had gebruikt uit de set die bij de SMO komt.
Mijn aanname is dat de buitensensor en alle aanlegsensoren vergelijkbaar zijn. De handleiding is daar niet duidelijk over.
We hebben over de buitensensor een discussie gehad ivm de beta factor en dat is een 10k ntc met beta van 3977. Onderstaande sensor met aanlegbehuizing voldoet m.i. prima en kost 9€:
https://www.groene-energi...c-10k-b%3D3950-basic.html
[ Voor 101% gewijzigd door DIY op 15-12-2022 23:01 ]
Ja, de nibe sensoren had ik al gevonden voor (te) veel geld. Ook een 10K ntc met afwijkende waarden.DIY schreef op donderdag 15 december 2022 @ 21:44:
[...]
Specifiek de Nibe sensor: BT-25 518726 NIBE
Uiteraard ook een Nibe prijs.
Ik had pas ook deze vraag ivm de ruimtesensor. @Henielma gaf toen aan dat hij er 1 had gebruikt uit de set die bij de SMO komt.
Mijn aanname is dat de buitensensor en alle aanlegsensoren vergelijkbaar zijn. De handleiding is daar niet duidelijk over.
We hebben over de buitensensor een discussie gehad ivm de beta factor en dat is een 10k ntc met beta van 3977. Onderstaande sensor met aanlegbehuizing voldoet m.i. prima en kost 9€:
https://www.groene-energi...c-10k-b%3D3950-basic.html
Het stukje over de buitenvoeler had ik idd gelezen, maar dat is toch net een ander soort weerstand.
De weerstand uit je link lijkt er prima op, bedankt.
Vorig jaar heb ik iemand van de Nibe technische dienst thuis gehad i.v.m. een probleem met onze warmtepomp. De servicemonteur zag toen de “lelijke” binnensensor hangen en stelde voor om een simpele kleine sensor onzichtbaar achter de lichtschakelaar te plaatsen.DIY schreef op donderdag 15 december 2022 @ 21:44:
[...] Onderstaande sensor met aanlegbehuizing voldoet m.i. prima en kost 9€:
https://www.groene-energi...c-10k-b%3D3950-basic.html
Hij heeft mij toen vanuit zijn bus een soortgelijke sensor als uit de link gegeven. Hiermee kon ik schijnbaar de originele Nibe sensor 1:1 vervangen.
Ik moet eerlijk bekennen dat ik hem nog steeds ergens heb liggen en nog niet vervangen heb. Uiteindelijk zal het er ooit wel van komen maar het staat niet heel hoog op mijn to-do lijstje.
Dat had de installateur niet begrepen waarschijnlijk. Af en toe ging de SMO rebooten en dat kan diverse oorzaken hebben. Hopelijk was dit het.
Voeding: L, N en PE hoort het te zijn. Dat had ik ook al eens aangepast. PE ontbrak.
Het is wat in installatieland. Het eerste dat ze weggooien is de handleiding. Zucht.
0599 BJ 2022, Nibe Split 12 kW, SMO S40. Getuned naar 56 Hz max, 20 lpm debiet verwarming en koeling, stille mode altijd aan.Hier verdwijnt de legionella aangroei dagelijks in het riool. 9000 Wp plat dak 10xNO, 10xZW, 5xZO
Mooi dat je dit aanhaalt, mijn installateur gaf namelijk duidelijk aan dat dit echt een must is. Heeft bij meerdere gevallen gemerkt dat het voor storingen kan zorgen vooral als de afstand wat verder is van de buitenunit. (Mijn buitenunit staat (helaas) 17m verderop).Knowbody schreef op zaterdag 17 december 2022 @ 13:36:
Afgeschermde communicatie kabel aangelegd tussen SMO S40 en HBS05.
Dat had de installateur niet begrepen waarschijnlijk. Af en toe ging de SMO rebooten en dat kan diverse oorzaken hebben. Hopelijk was dit het.
Voeding: L, N en PE hoort het te zijn. Dat had ik ook al eens aangepast. PE ontbrak.
Het is wat in installatieland. Het eerste dat ze weggooien is de handleiding. Zucht.
WP: NIBE S2125-12 - SMO-S40 / PV: SolarEdge 7200WP / Zeekr 7x AWD Privilege / Home Assistant / Easee Home / Gardena Smart
Er staat in de manual dat er tussen de SMO en de buitenunit een afgeschermde kabel moet.mvrooij schreef op zaterdag 17 december 2022 @ 16:13:
[...]
Mooi dat je dit aanhaalt, mijn installateur gaf namelijk duidelijk aan dat dit echt een must is. Heeft bij meerdere gevallen gemerkt dat het voor storingen kan zorgen vooral als de afstand wat verder is van de buitenunit. (Mijn buitenunit staat (helaas) 17m verderop).
Meestal betreft het tegenwoordig monoblock's. Dan zit die HBO kast in de buitenunit.
De SMO ziet de HBO hydrobox als de buitenunit.
Van mijn HBO 05 naar de AMS 10 split unit loopt geen afgeschermde kabel. Dat had ik liever ook maar hoeft blijkbaar niet. Daar loopt een 2-aderige verbindingskabel.
0599 BJ 2022, Nibe Split 12 kW, SMO S40. Getuned naar 56 Hz max, 20 lpm debiet verwarming en koeling, stille mode altijd aan.Hier verdwijnt de legionella aangroei dagelijks in het riool. 9000 Wp plat dak 10xNO, 10xZW, 5xZO
Ik heb geen blokkering of stille mode aan staan.
Hoe krijg ik de pomp naar 120Hz?
geen idee.Zilvermeeuw schreef op zaterdag 17 december 2022 @ 18:11:
Ik heb een F2120-12. In de handleiding staat, dat deze op maximaal 120Hz kan draaien. Tijdens de koude nachten draait de pomp op maximaal 110Hz. En komt hij soms te kort en schakeld de bijverwarming in.
Ik heb geen blokkering of stille mode aan staan.
Hoe krijg ik de pomp naar 120Hz?
Persoonlijk vind ik het niet zo'n issue. Het maximale toerental is tevens een maximale slijtageslag. Die bijverwarming die dan bijspringt is technisch gesproken wellicht duurzamer.
is stille mode wel toegestaan bij jou ?
Hier heb ik het toestaan weer uitgezet en prompt ging die de 80 Hz voorbij, terwijl het programma van stille mode, op off staat. Hij kijkt er dus stiekum wel naar.
[ Voor 15% gewijzigd door Knowbody op 17-12-2022 18:57 ]
0599 BJ 2022, Nibe Split 12 kW, SMO S40. Getuned naar 56 Hz max, 20 lpm debiet verwarming en koeling, stille mode altijd aan.Hier verdwijnt de legionella aangroei dagelijks in het riool. 9000 Wp plat dak 10xNO, 10xZW, 5xZO
Nibe F2120-12,VVM320, 4440Wp LG NeonR 1425Wp Solarwatt ZZO
Wordt die frequentie niet pas bij (nog) lagere temperaturen vrijgegeven?Zilvermeeuw schreef op zaterdag 17 december 2022 @ 18:11:
Ik heb een F2120-12. In de handleiding staat, dat deze op maximaal 120Hz kan draaien. Tijdens de koude nachten draait de pomp op maximaal 110Hz. En komt hij soms te kort en schakeld de bijverwarming in.
Ik heb geen blokkering of stille mode aan staan.
Hoe krijg ik de pomp naar 120Hz?
WP: ME PUHZ-SW75YAA + ERSD-VM2D + EV-WP-TWS-1W 300; AC: ME MXZ-2F42VF + 2x MSZ-LN25VGV; PV: 14.08 kWp O/W + SMA STP 8.0; Vent: Zehnder Q600 ERV + Ubbink AirExcellent.
@LangeFries : Dat is inderdaad een mogelijkheid. Ik heb dat nog niet gewijzigd en het staat dus nog op de standaard instelling.
@Andrehj : OK, Nibe komt uit het hoge noorden en -5 graden is dan niet koud. Ik zie geen instelling, om dit te veranderen.
Helaas nog een oude vloerverwarming verdeler die mengt, dus moet iets hoger stoken om de vloer te verwarmen. Dit gaat goed. Komt binnenkort een andere verdeler voor.
Het probleem ligt bij de sww. Hij heeft vandaag voor de 3e keer sinds installatie geen periodieke verhoging kunnen halen.
Iemand een idee waar ik zelf naar kan kijken? De meeste dingen staan fabriek af of auto.
Of kan ik beter direct de installateur bellen maandag?
Nibe F2120-12,VVM320, 4440Wp LG NeonR 1425Wp Solarwatt ZZO
Maar als je dan sww aant maken bent, dan lopen je GM op en start met dit weer je ELK op basis van je GM van je verwarming maar hoeft dit wellicht voor sww niet nodig te zijn. Het helpt natuurlijk wel om je sww run sneller klaar te hebben, maar toch 😊
Nu zoek ik geen antwoorden om dit op te lossen, het is meer een vaststelling.
Wat bedoel je met ELK?_NvS_ schreef op zaterdag 17 december 2022 @ 22:19:
Over dat sww, zat net te kijken en had dat idee van de week ook al eens een keer. De graadminuten worden toch berekend aan de hand van de bt25 ?
Maar als je dan sww aant maken bent, dan lopen je GM op en start met dit weer je ELK op basis van je GM van je verwarming maar hoeft dit wellicht voor sww niet nodig te zijn. Het helpt natuurlijk wel om je sww run sneller klaar te hebben, maar toch 😊
Nu zoek ik geen antwoorden om dit op te lossen, het is meer een vaststelling.
Ik draai op smart aangezien hier elke dag dezelfde routine is kwa bad/doucheLangeFries schreef op zaterdag 17 december 2022 @ 22:15:
@Dinjesk In het algemene menu bij functievoorkeuren (1e submenu bij mij) het warmwater meer tijd geven tov verwarmen. Je wilt dat hij altijd ineens klaar kan komen in de gekozen tijd.
Beter om die op de hoogste te zetten? Gemiddeld gaf ook een foute legionella run
0599 BJ 2022, Nibe Split 12 kW, SMO S40. Getuned naar 56 Hz max, 20 lpm debiet verwarming en koeling, stille mode altijd aan.Hier verdwijnt de legionella aangroei dagelijks in het riool. 9000 Wp plat dak 10xNO, 10xZW, 5xZO