"Nobody is very good at self-reflection, I'm afraid." -- Linus Torvalds. Kindprofielen zijn binnenkort weer beschikbaar.
hdparm -S 241 -B 127 /dev/sda
Alleen nu kan het eerste deel wel uitgevoerd worden (spindown) maar APM niet. Hebben jullie hier ervaring mee? Hoe dit toch voor elkaar te krijgen, eventueel op een andere manier?
Schone Proxmox install zonder vm's/ct's. Alle relevante BIOS settings gedaan, powertop --auto-tune. 286.4 wakeups/second.
Kernel parameters toegevoegd: "intel_idle.max_cstate=10 processor.max_cstate=10 pcie_aspm=force pcie_aspm.policy=powersupersave consoleblank=15"
In powertop kan ik zien dat de cores naar C10 gaan maar het package op C2 blijft steken wanneer de intel nic een verbinding heeft.
Hier kan ik zien dat het veel beter kan : https://gathering.tweaker...message/75823202#75823202
Heeft iemand nog ideeën 24W voor een idle server is wat matig? @andru123 ik vraag me af hoe jij die goede waarden heb gekregen.
| # | Categorie | Product | Prijs | Subtotaal |
|---|---|---|---|---|
| 1 | Processors | Intel Core i5-12400 Boxed | € 181,60 | € 181,60 |
| 1 | Moederborden | Gigabyte B660I AORUS PRO DDR4 | € 0,- | € 0,- |
| 1 | Geheugen intern | Corsair Vengeance LPX CMK64GX4M4B3600C18 | € 0,- | € 0,- |
| 1 | Voedingen | FSP Dagger Pro 550W | € 0,- | € 0,- |
| 1 | Interne SSD's | Crucial P3 2TB (CT2000P3SSD8) | € 269,83 | € 269,83 |
| Totaal | € 451,43 | |||
[ Voor 8% gewijzigd door mdcobra op 26-01-2026 10:55 ]
Ik heb ook een WD Red Plus (12 TB) in mijn servertje, maar ben er nog niet aan toe gekomen om hiervoor te gaan zitten.Perzikvrucht schreef op zondag 25 januari 2026 @ 10:52:
Ik probeer via hdparm middels de volgende command in proxmox mijn WD Red Plus 4TB schijf in spindown te krijgen met APM:
hdparm -S 241 -B 127 /dev/sda
Alleen nu kan het eerste deel wel uitgevoerd worden (spindown) maar APM niet. Hebben jullie hier ervaring mee? Hoe dit toch voor elkaar te krijgen, eventueel op een andere manier?
Ik heb wel dit gevonden, in het tweede deel van de tekst:
Maar ik heb nog niet uitgezocht of hd-idle inmiddels wat makkelijker beschikbaar is voor ProxMox. Het artikel is 10 jaar oud, maar dit stuk lijkt verder nog wel actueel.On Linux, the traditional way to control disk standby (and power management) is to use hdparm; however, hdparm will not work with WD Red drives, because the firmware of the disks doesn’t support that. Instead, we can use the third-party hd-idle utility to accomplish this.
EDIT: hd-idle is beschikbaar via APT, ik heb het nog niet ingesteld.
[ Voor 5% gewijzigd door Wild Chocolate op 25-01-2026 17:10 ]
Er zit naast een 500GB ssd voor het os, ook een HUH721010ALE601, 10TB harde schijf in, en het gebeurt dikwijls, als ik iets vanop die schijf nodig heb, dat het een paar seconden duurt vooraleer hij reageert.
Als ik bvb een bestand naar die disk kopieer, of gewoon op een directory klik, zie ik onmiddellijk het disk activity lampje aan gaan, de file manager is dan gedurende een paar seconden geblokkeerd, en dan pas hoor ik de schijfkoppen hun ding doen, en krijg ik in de file manager de uitvoering van de aktie te zien.
Zijn er nog mensen die daar tegenaan lopen, en wat is de oplossing daarvoor ?
Ik heb via hdparm de spindown al eens uitgeschakeld, maar dat heeft geen effect.
Node 1 en 2 beide D 3642B met respectievelijk 128gb en 96gb ram, beide met een I9 9900T
Node 3 is een onbekend moederbord ( moet ik opzoeken ) 128gb ram en een i5 13500 CPU.
Distributed storage: In elke node zitten 2 1.92TB SSD's van Samsung (PM863A).
In alle machines zit een dual NIC X710 10Gbe netwerkkaart, naast een losse 1gbit NIC. 30 cores, 52 threads, 352Gb ram totaal.
Totaal nu 22 VM's en containers die er op draaien.
Inclusief beide switches en alle drie de nodes up and running doet deze gehele combinatie tussen de 70 en 80W!
Zelfs tijdens het actief moven van een lokale VM naar de Ceph storage pool komt verbruik niet boven de 120W uit!
Dit had ik niet verwacht!
Duurzame nerd. Veel comfort en weinig verbruiken. Zuinig aan doen voor de toekomst.
Als je uitgaat van een mooie evenredige relatie tussen performantie en verbruik. Maar dat is niet zo, het is hier in dit topic al duidelijk gebleken dat het boosten naar hogere frequentie onevenredig hoger verbruik met zich meebrengt.Overspark schreef op zaterdag 24 januari 2026 @ 18:25:
[...]
Maar dat betekent ook dat hij langer doet over complexe taken, en dus langer z'n cores wakker moet houden. Afhankelijk van je workload kan het betekenen dat je daardoor in totaal meer stroom verbruikt. M
theoretisch een vorm van caching zou helpen. Zeker het filesysteem gedeelte. In RAM of op SSD.mbbs1024 schreef op zondag 25 januari 2026 @ 16:18:
Ik heb ook een op debian 13 gebaseerde NAS/HTPC gebouwd met de energiebesparende tips uit dit topic, powertop, tlp, hdparm.
Er zit naast een 500GB ssd voor het os, ook een HUH721010ALE601, 10TB harde schijf in, en het gebeurt dikwijls, als ik iets vanop die schijf nodig heb, dat het een paar seconden duurt vooraleer hij reageert.
Als ik bvb een bestand naar die disk kopieer, of gewoon op een directory klik, zie ik onmiddellijk het disk activity lampje aan gaan, de file manager is dan gedurende een paar seconden geblokkeerd, en dan pas hoor ik de schijfkoppen hun ding doen, en krijg ik in de file manager de uitvoering van de aktie te zien.
Zijn er nog mensen die daar tegenaan lopen, en wat is de oplossing daarvoor ?
Ik heb via hdparm de spindown al eens uitgeschakeld, maar dat heeft geen effect.
8.3kW Oost-West PV en 7.7kWh thuisbatterij | WP EcoForest 1-6 PRO en dWTW | Stromer ST1 & ST3
- mrmrmr
- Registratie: April 2007
- Niet online
𓅓 𓂋 𓅓 𓂋 𓅓 𓂋
- Mini-box picoPSU
- ASRock DeskMini
- Computer-accessoires
- Barebones
- Fujitsu
- Kontron
- Leicke
- Mini-box
- Fujitsu D3643-H
- Leicke ULL Power Supply 120 W
- Fujitsu D3644-B
- Fujitsu D3642-B
- Mini-box picoPSU 90
- ASRock DeskMini 310
- Mini-box picoPSU 80 + 60W Adapter Power Kit
- FSP
- Kontron K3843-B
- Kontron K3842-Q
- FSP FSP096-AHAN3
- Mini-box PicoPSU-90 + 84W (Fortron) Adapter Power Kit
- Voedingen
- ASRock
- Moederborden
https://wiki.archlinux.org/title/Hdparmdotcom87 schreef op zondag 25 januari 2026 @ 19:53:
Is er eigenlijk ergens een soort van guide ivm kernel parameters om het verbruik te optimaliseren?
Let op dat sommige disks (o.a. bepaalde van Seagate) automatisch zelf de spindown regelen. Je kan dat zien in de meetcijfers van hardwareluxx.de in hun hard disk tests.
Al eens, is dat een tijdje geleden, of recent? Want dit is iets wat de schijf 'vergeet' bij een reboot, dus je zal het iedere boot op de gewenste waarde moeten (laten) instellen.mbbs1024 schreef op zondag 25 januari 2026 @ 16:18:
Zijn er nog mensen die daar tegenaan lopen, en wat is de oplossing daarvoor ?
Ik heb via hdparm de spindown al eens uitgeschakeld, maar dat heeft geen effect.
Dat is voor boosten zeker waar ja, maar we hebben het hier over een belasting die veel lager ligt. Bij boosten zit je boven de optimale kloksnelheid, maar je kunt er ook onder zitten. Mijn verhaal baseer ik op een praktijktest die ik jaren geleden heb gelezen maar helaas niet terug kan vinden. Daar vonden ze dus weldegelijk in totaal een hoger kWh verbruik bij een lager wattage van een T processor omdat hij langer op z'n maximale wattage bleef hangen.GoBieN-Be schreef op zondag 25 januari 2026 @ 18:39:
[...]
Als je uitgaat van een mooie evenredige relatie tussen performantie en verbruik. Maar dat is niet zo, het is hier in dit topic al duidelijk gebleken dat het boosten naar hogere frequentie onevenredig hoger verbruik met zich meebrengt.
Dat is een heel acceptabel verbruik! Ik zit met mijn 3 Kubernetes nodes op ~50W, maar heb iets minder performance en geheugen tot mijn beschikkingmkleinman schreef op zondag 25 januari 2026 @ 17:18:
Ik heb mijn Proxmox 3 node cluster volledig werkend, inclusief aparte netwerken voor storage, management, en sync.
Node 1 en 2 beide D 3642B met respectievelijk 128gb en 96gb ram, beide met een I9 9900T
Node 3 is een onbekend moederbord ( moet ik opzoeken ) 128gb ram en een i5 13500 CPU.
Distributed storage: In elke node zitten 2 1.92TB SSD's van Samsung (PM863A).
In alle machines zit een dual NIC X710 10Gbe netwerkkaart, naast een losse 1gbit NIC. 30 cores, 52 threads, 352Gb ram totaal.
Totaal nu 22 VM's en containers die er op draaien.
Inclusief beide switches en alle drie de nodes up and running doet deze gehele combinatie tussen de 70 en 80W!
Zelfs tijdens het actief moven van een lokale VM naar de Ceph storage pool komt verbruik niet boven de 120W uit!
Dit had ik niet verwacht!
Even niets...
- Mars Warrior
- Registratie: Oktober 2003
- Laatst online: 18:19
Earth, the final frontier
- Mini-box picoPSU
- ASRock DeskMini
- Computer-accessoires
- Mini-box
- Kontron
- Leicke
- Fujitsu
- FSP
- Mini-box picoPSU 90
- Fujitsu D3644-B
- Fujitsu D3642-B
- Leicke ULL Power Supply 120 W
- ASRock DeskMini 310
- Mini-box picoPSU 80 + 60W Adapter Power Kit
- Fujitsu D3643-H
- Kontron K3843-B
- Kontron K3842-Q
- FSP FSP096-AHAN3
- Mini-box PicoPSU-90 + 84W (Fortron) Adapter Power Kit
- Barebones
- ASRock
Ik vermoed dat het ook wel uitmaakt of je oude hardware/CPU's gebruikt, of moderne die een stuk efficienter zijn en/of een aantal zaken op de E-cores kunnen laten draaien.FireDrunk schreef op maandag 26 januari 2026 @ 10:47:
[...]
Dat is een heel acceptabel verbruik! Ik zit met mijn 3 Kubernetes nodes op ~50W, maar heb iets minder performance en geheugen tot mijn beschikking
Material 3 Thema's voor HA | Swiss Army Knife custom card voor HA | AmoebeLabs
Ook zijn ze een stukje efficienter.
Maar goed, tenzij hij iets host voor mensen, zal de load niet heel hoog zijn gok ik, dus per saldo blijf je het idle verbruik bijna als totaal verbruik houden.
Even niets...
- Mars Warrior
- Registratie: Oktober 2003
- Laatst online: 18:19
Earth, the final frontier
- Mini-box picoPSU
- ASRock DeskMini
- Computer-accessoires
- Mini-box
- Kontron
- Leicke
- Fujitsu
- FSP
- Mini-box picoPSU 90
- Fujitsu D3644-B
- Fujitsu D3642-B
- Leicke ULL Power Supply 120 W
- ASRock DeskMini 310
- Mini-box picoPSU 80 + 60W Adapter Power Kit
- Fujitsu D3643-H
- Kontron K3843-B
- Kontron K3842-Q
- FSP FSP096-AHAN3
- Mini-box PicoPSU-90 + 84W (Fortron) Adapter Power Kit
- Barebones
- ASRock
Het idle verbruik dan van Kubernetes neem ik aan, wat niets te maken heeft met het daadwerkelijk idle zijn van de systemen. Die zijn gewoon continue "bezig", zeker als je het ook nog in je hoofd haalt om data te syncen die niet in een database zit...FireDrunk schreef op maandag 26 januari 2026 @ 10:51:
Zeker, mijn cluster met Lenovo M710q's is ook alweer wat jaartjes oud. Die doosjes gebruiken 'maar' 12-17W, en geven redelijke performance. Zijn i9-9900T CPU's zijn veel sneller dan mijn i3 en i5-8500T.
Ook zijn ze een stukje efficienter.
Maar goed, tenzij hij iets host voor mensen, zal de load niet heel hoog zijn gok ik, dus per saldo blijf je het idle verbruik bijna als totaal verbruik houden.
Dat continue pollen en syncen zou ik lekker op een E-core zetten, dan ben je van heel wat pieken in verbruik af als het goed is.
Material 3 Thema's voor HA | Swiss Army Knife custom card voor HA | AmoebeLabs
Als kubernetes compleet gestopt is, daalt het verbruik van die nodes naar iets van 10-11W. Met Kubernetes en alle andere containers gestart is dat iets van 12-17W (verschilt een beetje per node).
Dat is best acceptabel in mijn ogen
Even niets...
Ik draai 22VM's en containers waaronder een Nextcloud instance, PiHole, een Oracle database waar mijn domotica op draait, Plex en nog een enkele VM die nog Windows 11 draait vanwege software die ik echt niet onder Linux ( wine ) kan draaien. En nog een reverseproxy, Grafana, DockerVM, UptimeKuma etcFireDrunk schreef op maandag 26 januari 2026 @ 10:51:
Zeker, mijn cluster met Lenovo M710q's is ook alweer wat jaartjes oud. Die doosjes gebruiken 'maar' 12-17W, en geven redelijke performance. Zijn i9-9900T CPU's zijn veel sneller dan mijn i3 en i5-8500T.
Ook zijn ze een stukje efficienter.
Maar goed, tenzij hij iets host voor mensen, zal de load niet heel hoog zijn gok ik, dus per saldo blijf je het idle verbruik bijna als totaal verbruik houden.
En ik heb een aparte VM waar alle scripts op draaien die de diverse systemen pollen om er data uit te halen, om te inserten in mijn DB.
Maar toegegeven; de load op deze machine is niet heel hoog. Maar ondanks dat ben ik echt zwaar onder de indruk van dit lage verbruik. Ik wilde onder de 100W blijven maar dat doel heb ik ruim overtroffen.
[ Voor 9% gewijzigd door mkleinman op 26-01-2026 13:23 ]
Duurzame nerd. Veel comfort en weinig verbruiken. Zuinig aan doen voor de toekomst.
Onderdelen uitzoeken, daarvoor heb ik enorm veel tijd (teveel) in de voorgaande edities van dit topic besteed. En ook in andere fora. Uiteindelijk heeft dat tot een mooie server geleid. Volledig passief gekoeld met ruim voldoende uitbreidingsmogelijkheden (teveel, ik ging van 5 drives naar 3). En perfect op elkaar afgestelde onderdelen.
Alle delen afzonderlijk wegdoen lijkt me daarom doodzonde. Dit is mijn lijst:
| # | Categorie | Product | Prijs | Subtotaal |
|---|---|---|---|---|
| 1 | Processors | Intel Core i3-9100 Boxed | € 247,61 | € 247,61 |
| 1 | Moederborden | Fujitsu D3644-B | € 0,- | € 0,- |
| 1 | Behuizingen | Streacom FC9 Fanless Zilver | € 0,- | € 0,- |
| 1 | Computer accessoires | Leicke ULL Power Supply 120 W | € 39,99 | € 39,99 |
| 1 | Voedingen | Mini-box picoPSU 90 | € 36,93 | € 36,93 |
| 1 | Interne SSD's | Samsung 870 Evo (MZ-77E2T0B/EU) 2TB | € 205,- | € 205,- |
| 1 | Interne SSD's | Samsung 870 QVO 4TB | € 433,- | € 433,- |
| 1 | Interne SSD's | Samsung PM981a 512GB | € 0,- | € 0,- |
| 1 | Interne SSD's | Transcend SSD230S 4TB | € 945,82 | € 945,82 |
| Bekijk collectie Importeer producten | Totaal | € 1.908,35 | ||
Bij interesse geef maar een seintje. Ik maak graag een mede zuinige server obsessed tweaker blij (ik haalde 3.5W met alleen de M.2 SSD aangesloten).
[ Voor 61% gewijzigd door Jazco2nd op 26-01-2026 13:55 ]
Even niets...
- Mars Warrior
- Registratie: Oktober 2003
- Laatst online: 18:19
Earth, the final frontier
- Mini-box picoPSU
- ASRock DeskMini
- Computer-accessoires
- Mini-box
- Kontron
- Leicke
- Fujitsu
- FSP
- Mini-box picoPSU 90
- Fujitsu D3644-B
- Fujitsu D3642-B
- Leicke ULL Power Supply 120 W
- ASRock DeskMini 310
- Mini-box picoPSU 80 + 60W Adapter Power Kit
- Fujitsu D3643-H
- Kontron K3843-B
- Kontron K3842-Q
- FSP FSP096-AHAN3
- Mini-box PicoPSU-90 + 84W (Fortron) Adapter Power Kit
- Barebones
- ASRock
Sinds de vervanging van de 12700K met de 13900K zit ik nog steeds met het feit dat ik enkel ACPI_ statussen heb ipv de bekende C1 t/m C10. Ik heb nog geen oplossing kunnen vinden om de C1 t/m C10 terug te krijgen.
Verder ook last van gestaag toenemend verbruik. Van 16W met 50 containers naar 35W of meer.
Van het weekend daarm maar eens de server "down" gebracht en de BIOS nagelopen. Daar geen gekke dingen anders dan dat de Kontron R2.16 versie slechst 8 E-cores aangeeft van de 16 die de 13900K er heeft. R2.16 ondersteund de 12x, 13x en 14x CPU's, dus daar zou het niet aan moeten liggen.
Afijn: ik heb alles 2x op "Optimized Defaults" gezet en de server een 10 minuten van de stroom afgehad.
Feitelijk dus niks veranderd. Ik heb ook nog steeds de Intel Idle driver actief waarbij zichtbaar is dat deze max tot C10 kan komen.
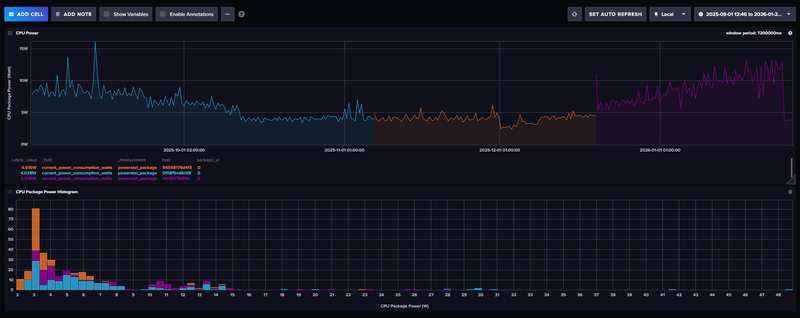
En toen zag ik deze grafiek waarin ik Package Power Package weergeef. Daar zie je het paarse deel al een tijdje gestaag toenemen, en plotseling zwaar afnemen en behoorlijk horizontaal verdergaan... WTF
Ik heb geen Zigbee/Wifi verbruiksmeter op de server zitten, enkel een gewone meter, en die is spontaan van 35-45W naar 15-25W gegaan. Ik ben zomaar 20W kwijtgeraakt
/f/image/Z55yhP2vETKZ4lM3UanogDUs.png?f=fotoalbum_large)
Beetje inzoomen op de laatste 30 dagen geeft hetzelfde beeld: een plotselinge daling, en ook veel minder pieken en blokken van hoger verbruik. De 6W package power is rond de 16-23W uit het stopcontact.
/f/image/aXdA6JNxCC8QEdDAnVYKih6c.png?f=fotoalbum_large)
En die van de laatste 7 dagen laat hetzelfde beeld zien. Package power is gedaald van soms boven de 15W naar weer onder de 4W...
/f/image/1gzl9TVFf3guHFkHHIW2KRs2.png?f=fotoalbum_large)
Heel raar allemaal. Geen idee waardoor dit nu is gekomen. Ik draai nog steeds dezelfde containers en gebruik nog steeds Ubuntu 22.04 LTS. En dus nog steeds zie ik ACPI states in powertop.
Maar het verbruik is wel flink gedaald. Lijkt er dan toch op dat die reset van de BIOS en het wat langer van de stroom afhalen flink wat heeft gedaan met het overall verbruik van de server.
Material 3 Thema's voor HA | Swiss Army Knife custom card voor HA | AmoebeLabs
- mrmrmr
- Registratie: April 2007
- Niet online
𓅓 𓂋 𓅓 𓂋 𓅓 𓂋
- Mini-box picoPSU
- ASRock DeskMini
- Computer-accessoires
- Barebones
- Fujitsu
- Kontron
- Leicke
- Mini-box
- Fujitsu D3643-H
- Leicke ULL Power Supply 120 W
- Fujitsu D3644-B
- Fujitsu D3642-B
- Mini-box picoPSU 90
- ASRock DeskMini 310
- Mini-box picoPSU 80 + 60W Adapter Power Kit
- FSP
- Kontron K3843-B
- Kontron K3842-Q
- FSP FSP096-AHAN3
- Mini-box PicoPSU-90 + 84W (Fortron) Adapter Power Kit
- Voedingen
- ASRock
- Moederborden
https://github.com/fenrus75/powertop
Ik heb hem laatst nog gecompileerd. Als je wil kan ik die via een bestanddeelsite delen.
- Mars Warrior
- Registratie: Oktober 2003
- Laatst online: 18:19
Earth, the final frontier
- Mini-box picoPSU
- ASRock DeskMini
- Computer-accessoires
- Mini-box
- Kontron
- Leicke
- Fujitsu
- FSP
- Mini-box picoPSU 90
- Fujitsu D3644-B
- Fujitsu D3642-B
- Leicke ULL Power Supply 120 W
- ASRock DeskMini 310
- Mini-box picoPSU 80 + 60W Adapter Power Kit
- Fujitsu D3643-H
- Kontron K3843-B
- Kontron K3842-Q
- FSP FSP096-AHAN3
- Mini-box PicoPSU-90 + 84W (Fortron) Adapter Power Kit
- Barebones
- ASRock
Ik gebruik nog 2.14 die bij Ubuntu wordt geleverd. Een test met een losse binary met versie 2.15 zou wel mooi zijn, dan kan ik zien of dat het probleem is op dit ogenblik.mrmrmr schreef op maandag 26 januari 2026 @ 16:30:
@Mars Warrior Heb je powertop gecompileerd vanaf de broncode op github? Dat kan het cosmetische ACPI C state probleem in powertop verhelpen.
https://github.com/fenrus75/powertop
Ik heb hem laatst nog gecompileerd. Als je wil kan ik die via een bestanddeelsite delen.
Material 3 Thema's voor HA | Swiss Army Knife custom card voor HA | AmoebeLabs
Even niets...
Ubuntu? Die levert 2.15:Mars Warrior schreef op maandag 26 januari 2026 @ 17:13:
[...]
Ik gebruik nog 2.14 die bij Ubuntu wordt geleverd. Een test met een losse binary met versie 2.15 zou wel mooi zijn, dan kan ik zien of dat het probleem is op dit ogenblik.
1
2
3
4
5
6
| $ powertop --version PowerTOP version 2.15 $ lsb_release -ir [...] Distributor ID: Ubuntu Release: 24.04 |
maar die vorige Ubuntu LTS wordt wel ongeveer irrelevant, gezien over enkele maanden 26.04 LTS uit gaat komen.PowerTOP v2.15 Latest
on Sep 29, 2022
Ook Trixie (Debian 13, waar Proxmox 9.x op gebaseerd is) zit op 2.15. Proxmox 8.x is gebaseerd op Bookworm (Debian 12), die zit op 2.14.
In Docker draaien lijkt me eenvoudig. Voorbeeld Dockerfile: https://github.com/benjs/...cker/blob/main/Dockerfile en even bullseye vervangen met trixie.
"Nobody is very good at self-reflection, I'm afraid." -- Linus Torvalds. Kindprofielen zijn binnenkort weer beschikbaar.
- Mars Warrior
- Registratie: Oktober 2003
- Laatst online: 18:19
Earth, the final frontier
- Mini-box picoPSU
- ASRock DeskMini
- Computer-accessoires
- Mini-box
- Kontron
- Leicke
- Fujitsu
- FSP
- Mini-box picoPSU 90
- Fujitsu D3644-B
- Fujitsu D3642-B
- Leicke ULL Power Supply 120 W
- ASRock DeskMini 310
- Mini-box picoPSU 80 + 60W Adapter Power Kit
- Fujitsu D3643-H
- Kontron K3843-B
- Kontron K3842-Q
- FSP FSP096-AHAN3
- Mini-box PicoPSU-90 + 84W (Fortron) Adapter Power Kit
- Barebones
- ASRock
Ik loop nog wat achter, en doe sowieso geen .0 releases. Ook Ubuntu gaat volgens mij pas melden dat er een nieuwe distro is (dist-upgrade) bij de .1 release.Jerie schreef op dinsdag 27 januari 2026 @ 16:44:
[...]
Ubuntu? Die levert 2.15:code:De vorige LTS versie (22.04) inderdaad niet:
1 2 3 4 5 6 $ powertop --version PowerTOP version 2.15 $ lsb_release -ir [...] Distributor ID: Ubuntu Release: 24.04
[...]
maar die vorige Ubuntu LTS wordt wel ongeveer irrelevant, gezien over enkele maanden 26.04 LTS uit gaat komen.
Ik ben altijd wat huiverig om zomaar een dist-upgrade te doen. Is ooit misgegaan namelijk waarbij incompatible libraries werden verwijderd, die vervolgens bij een automatische migratie tijdens de upgrade weer nodig waren. Een kip-ei probleem dus met alle gevolgen van dien.
Ga ik proberen. Ff een dockerfile gebruiken is geen probleem voor mij.Ook Trixie (Debian 13, waar Proxmox 9.x op gebaseerd is) zit op 2.15. Proxmox 8.x is gebaseerd op Bookworm (Debian 12), die zit op 2.14.
In Docker draaien lijkt me eenvoudig. Voorbeeld Dockerfile: https://github.com/benjs/...cker/blob/main/Dockerfile en even bullseye vervangen met trixie.
Material 3 Thema's voor HA | Swiss Army Knife custom card voor HA | AmoebeLabs
- Mars Warrior
- Registratie: Oktober 2003
- Laatst online: 18:19
Earth, the final frontier
- Mini-box picoPSU
- ASRock DeskMini
- Computer-accessoires
- Mini-box
- Kontron
- Leicke
- Fujitsu
- FSP
- Mini-box picoPSU 90
- Fujitsu D3644-B
- Fujitsu D3642-B
- Leicke ULL Power Supply 120 W
- ASRock DeskMini 310
- Mini-box picoPSU 80 + 60W Adapter Power Kit
- Fujitsu D3643-H
- Kontron K3843-B
- Kontron K3842-Q
- FSP FSP096-AHAN3
- Mini-box PicoPSU-90 + 84W (Fortron) Adapter Power Kit
- Barebones
- ASRock
Container geeft inderdaad Powertop 2.15.
Ik zie nu wel Pkg waardes, maar allemaal op 0%.
:strip_exif()/f/image/cNx5veX2bjybmazj2mzfRgrm.png?f=user_large)
Lijkt erop dat het met de iGPU te maken heeft, of althans dat denk ik dan. Die blijft namelijk in status D0 hangen en gaat niet naar D3.
1
2
3
4
5
| cat /sys/kernel/debug/dri/128/i915_runtime_pm_status Runtime power status: enabled GPU idle: yes IRQs disabled: no Usage count: 0 PCI device power state: D0 [0] |
Material 3 Thema's voor HA | Swiss Army Knife custom card voor HA | AmoebeLabs
Ik merkte dat met powertop 0% betekent dat ze dus 0% in een C-state zittenMars Warrior schreef op dinsdag 27 januari 2026 @ 17:39:
Hmm. Docker container gebouwd. Voor zowel Trixie als Ubuntu 24.04.
Container geeft inderdaad Powertop 2.15.
Ik zie nu wel Pkg waardes, maar allemaal op 0%.
[Afbeelding]
Lijkt erop dat het met de iGPU te maken heeft, of althans dat denk ik dan. Die blijft namelijk in status D0 hangen en gaat niet naar D3.Bash:Maar daar houdt mijn kennis even op qua Linux en hoe ik dit zou moeten/kunnen fixen...
1 2 3 4 5 cat /sys/kernel/debug/dri/128/i915_runtime_pm_status Runtime power status: enabled GPU idle: yes IRQs disabled: no Usage count: 0 PCI device power state: D0 [0]
Als je alle containers uitzet zou je toch daar wat percentages moeten gaan zien.
[ Voor 4% gewijzigd door shadylog op 27-01-2026 17:46 ]
- Mars Warrior
- Registratie: Oktober 2003
- Laatst online: 18:19
Earth, the final frontier
- Mini-box picoPSU
- ASRock DeskMini
- Computer-accessoires
- Mini-box
- Kontron
- Leicke
- Fujitsu
- FSP
- Mini-box picoPSU 90
- Fujitsu D3644-B
- Fujitsu D3642-B
- Leicke ULL Power Supply 120 W
- ASRock DeskMini 310
- Mini-box picoPSU 80 + 60W Adapter Power Kit
- Fujitsu D3643-H
- Kontron K3843-B
- Kontron K3842-Q
- FSP FSP096-AHAN3
- Mini-box PicoPSU-90 + 84W (Fortron) Adapter Power Kit
- Barebones
- ASRock
Je ziet dat de CPU's enzo wel dieper komen. Wat ik nu begrijp is dat als de iGPU niet in slaap gaat, je dus overal 0% ziet staan. Alleen dat weet ik niet zeker.shadylog schreef op dinsdag 27 januari 2026 @ 17:46:
[...]
Ik merkte dat met powertop 0% betekent dat ze dus 0% in een C-state zittendus druk.
Als je alle containers uitzet zou je toch daar wat percentages moeten gaan zien.
Hele probleem is dus ontstaan na vervanging 12700K met 13900K, en dus (vziw) een andere iGPU.
[ Voor 9% gewijzigd door Mars Warrior op 27-01-2026 17:48 ]
Material 3 Thema's voor HA | Swiss Army Knife custom card voor HA | AmoebeLabs
Gebruik je de i915 driver of de xe driver? Want enkel de Meteor Lake en Lunar Lake ondersteunen de xe driver niet.Mars Warrior schreef op dinsdag 27 januari 2026 @ 17:47:
[...]
Je ziet dat de CPU's enzo wel dieper komen. Wat ik nu begrijp is dat als de iGPU niet in slaap gaat, je dus overal 0% ziet staan. Alleen dat weet ik niet zeker.
Hele probleem is dus ontstaan na vervanging 12700K met 13900K, en dus (vziw) een andere iGPU.
"Nobody is very good at self-reflection, I'm afraid." -- Linus Torvalds. Kindprofielen zijn binnenkort weer beschikbaar.
Bij mij nu met alles draaiend (frigate enz) ook GPU actief:Mars Warrior schreef op dinsdag 27 januari 2026 @ 17:47:
[...]
Je ziet dat de CPU's enzo wel dieper komen. Wat ik nu begrijp is dat als de iGPU niet in slaap gaat, je dus overal 0% ziet staan. Alleen dat weet ik niet zeker.
Hele probleem is dus ontstaan na vervanging 12700K met 13900K, en dus (vziw) een andere iGPU.
1
2
3
4
5
6
7
8
9
10
11
12
13
14
15
16
17
18
19
20
21
22
23
24
25
26
27
28
29
30
31
32
33
34
35
36
37
38
39
40
41
42
43
44
45
46
| Pkg(HW) | Core(HW) | CPU(OS) 0 CPU(OS) 1
| | C0 active 1.3% 0.1%
| | POLL 0.0% 0.0 ms 0.0% 0.0 ms
| | C1_ACPI 5.7% 0.2 ms 0.2% 0.2 ms
C2 (pc2) 0.2% | | C2_ACPI 27.3% 0.5 ms 0.3% 0.5 ms
C3 (pc3) 0.2% | C3 (cc3) 0.0% | C3_ACPI 63.6% 4.8 ms 99.4% 36.0 ms
C6 (pc6) 0.0% | C6 (cc6) 1.3% |
C7 (pc7) 0.0% | C7 (cc7) 59.1% |
C8 (pc8) 0.0% | |
C9 (pc9) 0.0% | |
C10 (pc10) 0.0% | |
| Core(HW) | CPU(OS) 2 CPU(OS) 3
| | C0 active 0.0% 0.0%
| | POLL 0.0% 0.0 ms 0.0% 0.0 ms
| | C1_ACPI 0.0% 0.0 ms 0.0% 0.0 ms
| | C2_ACPI 0.0% 0.0 ms 0.0% 0.0 ms
| C3 (cc3) 0.0% | C3_ACPI 100.0% 39.0 ms100.1% 63.4 ms
| C6 (cc6) 0.0% |
| C7 (cc7) 97.3% |
| |
| |
| |
| Core(HW) | CPU(OS) 4 CPU(OS) 5
| | C0 active 0.3% 0.0%
| | POLL 0.0% 0.0 ms 0.0% 0.0 ms
| | C1_ACPI 0.3% 0.4 ms 0.0% 0.0 ms
| | C2_ACPI 1.5% 0.9 ms 0.0% 0.0 ms
| C3 (cc3) 0.0% | C3_ACPI 97.5% 5.9 ms100.1% 92.3 ms
| C6 (cc6) 1.4% |
| C7 (cc7) 91.2% |
| |
| |
| |
| Core(HW) | CPU(OS) 6 CPU(OS) 7
| | C0 active 0.1% 0.0%
| | POLL 0.0% 0.0 ms 0.0% 0.0 ms
| | C1_ACPI 0.1% 0.1 ms 0.0% 0.2 ms
| | C2_ACPI 1.6% 0.6 ms 0.1% 0.5 ms
| C3 (cc3) 0.0% | C3_ACPI 98.1% 20.7 ms100.0% 84.6 ms
| C6 (cc6) 1.4% |
| C7 (cc7) 95.5% |
| |
| | |
1
2
3
4
5
6
7
| | GPU |
| |
| Powered On 31.3% |
| RC6 68.7% |
| RC6p 0.0% |
| RC6pp 0.0% |
| | |
- Mars Warrior
- Registratie: Oktober 2003
- Laatst online: 18:19
Earth, the final frontier
- Mini-box picoPSU
- ASRock DeskMini
- Computer-accessoires
- Mini-box
- Kontron
- Leicke
- Fujitsu
- FSP
- Mini-box picoPSU 90
- Fujitsu D3644-B
- Fujitsu D3642-B
- Leicke ULL Power Supply 120 W
- ASRock DeskMini 310
- Mini-box picoPSU 80 + 60W Adapter Power Kit
- Fujitsu D3643-H
- Kontron K3843-B
- Kontron K3842-Q
- FSP FSP096-AHAN3
- Mini-box PicoPSU-90 + 84W (Fortron) Adapter Power Kit
- Barebones
- ASRock
Geen idee eigenlijk. Neem aan de i915 driver:Jerie schreef op dinsdag 27 januari 2026 @ 17:51:
[...]
Gebruik je de i915 driver of de xe driver? Want enkel de Meteor Lake en Lunar Lake ondersteunen de xe driver niet.
1
2
3
4
| cat /sys/kernel/debug/dri/*/name i915 dev=0000:00:02.0 unique=0000:00:02.0 i915 dev=0000:00:02.0 unique=0000:00:02.0 i915 dev=0000:00:02.0 unique=0000:00:02.0 |
1
2
| basename $(readlink /sys/class/drm/card1/device/driver) i915 |
Material 3 Thema's voor HA | Swiss Army Knife custom card voor HA | AmoebeLabs
Ik heb verschillende malen het hdparm commando uitgevoerd, maar de disk lijkt er niet echt op te reageren, en vertoont dit gedrag al na een paar seconden inactiviteit,pimlie schreef op zondag 25 januari 2026 @ 19:25:
@mbbs1024 Wat je beschrijft klinkt naar mijn idee toch echt als een disk die uit slaap stand moet komen. Ik zou dus nog een keer dubbelchecken dat je test met spindown uitgeschakeld correct was.
Gewoon even een commando tikken in de terminal, of in file manager even naar de juiste directory kijken, is al genoeg om die blokkering te hebben.
- Mars Warrior
- Registratie: Oktober 2003
- Laatst online: 18:19
Earth, the final frontier
- Mini-box picoPSU
- ASRock DeskMini
- Computer-accessoires
- Mini-box
- Kontron
- Leicke
- Fujitsu
- FSP
- Mini-box picoPSU 90
- Fujitsu D3644-B
- Fujitsu D3642-B
- Leicke ULL Power Supply 120 W
- ASRock DeskMini 310
- Mini-box picoPSU 80 + 60W Adapter Power Kit
- Fujitsu D3643-H
- Kontron K3843-B
- Kontron K3842-Q
- FSP FSP096-AHAN3
- Mini-box PicoPSU-90 + 84W (Fortron) Adapter Power Kit
- Barebones
- ASRock
Sinds die BIOS reset is het verbruik blijvend lager, maar ook de impact van de CPU belasting is vele malen kleiner. Voorheen schoot het aantal Watts uit het stopcontact dus flink omhoog van bijv 2 naar 6% CPU belasting, maar nu niet of nauwelijks meer: het schommelt tussen de 16 en 20W.
Dus ook het uitzetten/pauzeren van bijv Crashplan (traag pakket neemt vaak 100% van een E-core, dus ca 3% CPU extra) geeft geen schokkend verschil: het minimale verbruik schommelt dan rond de 16-17W: zo ongeveer dus het verschil dat een enkele E-core neemt bij volle belasting.
Het lijkt er dus op dat (mogelijk) doordat de iGPU niet in slaap gaat, dat ik met een behoorlijke minimaal aantal Watts uit het stopcontact zit.
.
1
2
3
4
5
| lspci -k | grep -EA3 'VGA|3D|Display' 00:02.0 VGA compatible controller: Intel Corporation Device a780 (rev 04) DeviceName: Onboard - Video Subsystem: Intel Corporation Device 2212 Kernel driver in use: i915 |
Op internet kan ik geen oplossing vinden, en ChatGPT vind dat ik de iGPU maar helemaal in de BIOS moet uitzetten, maar dat gaat natuurlijk niet gebeuren...
Verder krijg ik deze getallen. Power control op "auto", usage op "0", dus niet gebruikt, maar status op "unsupported". Gaat lekker zo...
1
2
3
4
5
6
| cat /sys/devices/i915/power/control cat /sys/devices/i915/power/runtime_status cat /sys/devices/i915/power/runtime_usage auto unsupported 0 |
[ Voor 23% gewijzigd door Mars Warrior op 28-01-2026 12:41 ]
Material 3 Thema's voor HA | Swiss Army Knife custom card voor HA | AmoebeLabs
/f/image/B53qkSixxgBtyYNVa2EEgl67.png?f=fotoalbum_large)
Ik draai:
- Home assistent OS (VM)
- Docker (VM) met arr stack
- Paperless (LXC)
- NextcloudPi (LXC)
- Immich (LXC)
Het vebruik nu in idle is 18W, gemeten met een Ikea Inspelning,
Waar ik tegenaan loop:
- Ik krijg hdparm niet volledig werkend: hdparm -S 241 -B 127 /dev/sda. Het eerste deel wel uitgevoerd worden (spindown) maar APM niet. Ook heb ik hdidle geprobeerd na een tip hier (https://withblue.ink/2016...-to-build-a-home-nas.html) maar ik heb niet het idee dat het wat met het verbruik heeft gedaan. Andere tips?
- Zijn deze c-states een beetje passend bij een zuinige server? Kan ik meer bereiken?
- Mars Warrior
- Registratie: Oktober 2003
- Laatst online: 18:19
Earth, the final frontier
- Mini-box picoPSU
- ASRock DeskMini
- Computer-accessoires
- Mini-box
- Kontron
- Leicke
- Fujitsu
- FSP
- Mini-box picoPSU 90
- Fujitsu D3644-B
- Fujitsu D3642-B
- Leicke ULL Power Supply 120 W
- ASRock DeskMini 310
- Mini-box picoPSU 80 + 60W Adapter Power Kit
- Fujitsu D3643-H
- Kontron K3843-B
- Kontron K3842-Q
- FSP FSP096-AHAN3
- Mini-box PicoPSU-90 + 84W (Fortron) Adapter Power Kit
- Barebones
- ASRock
Blijkbaar heeft de iGPU een framebuffer in gebruik op de resolutie van mijn monitor (3840x1600), ondanks dat er geen Displlay Port kabel ergens in zit.
Wat ik begrijp van het internet is dat de iGPU dan "actief" is, en dus niet naar suspend/sleep kan gaan.
Tot zover mijn Linux kennis, want ik kan nergens een oplossing vinden
1
2
3
4
5
6
7
8
9
10
11
12
13
14
| sudo lshw -C display *-display description: VGA compatible controller product: Intel Corporation vendor: Intel Corporation physical id: 2 bus info: pci@0000:00:02.0 logical name: /dev/fb0 version: 04 width: 64 bits clock: 33MHz capabilities: pciexpress msi pm vga_controller bus_master cap_list rom fb configuration: depth=32 driver=i915 latency=0 mode=3840x1600 resolution=3840,1600 visual=truecolor xres=3840 yres=1600 resources: iomemory:600-5ff iomemory:400-3ff irq:143 memory:6000000000-6000ffffff memory:4000000000-400fffffff ioport:3000(size=64) memory:c0000-dffff memory:4010000000-4016ffffff memory:4020000000-40ffffffff |
Op andere plekken kom ik namelijk dit tegen, die dus wel in slaap kan gaan:
1
2
3
4
5
6
7
8
9
10
11
12
13
14
15
16
17
18
19
| $ lspci -k | grep -EA3 'VGA|3D|Display' 01:00.0 VGA compatible controller: Intel Corporation DG2 [Arc A380] (rev 05) Subsystem: ASRock Incorporation DG2 [Arc A380] Kernel driver in use: i915 Kernel modules: i915, xe $ sudo lshw -C display *-display description: VGA compatible controller product: DG2 [Arc A380] vendor: Intel Corporation physical id: 0 bus info: pci@0000:01:00.0 version: 05 width: 64 bits clock: 33MHz capabilities: pciexpress msi pm vga_controller bus_master cap_list rom configuration: driver=i915 latency=0 resources: iomemory:38380-3837f irq:42 memory:fb000000-fbffffff memory:383800000000-38380fffffff memory:c0000-dffff |
Material 3 Thema's voor HA | Swiss Army Knife custom card voor HA | AmoebeLabs
Ik gebruik consoleblank=60 als extra boot argument, mogelijk helpt dat voor de sleep state van je iGPU?Mars Warrior schreef op woensdag 28 januari 2026 @ 15:58:
Nog een poging om het waarom te achterhalen.
Blijkbaar heeft de iGPU een framebuffer in gebruik op de resolutie van mijn monitor (3840x1600), ondanks dat er geen Displlay Port kabel ergens in zit.
Wat ik begrijp van het internet is dat de iGPU dan "actief" is, en dus niet naar suspend/sleep kan gaan.
Tot zover mijn Linux kennis, want ik kan nergens een oplossing vindenBash:
1 2 3 4 5 6 7 8 9 10 11 12 13 14 sudo lshw -C display *-display description: VGA compatible controller product: Intel Corporation vendor: Intel Corporation physical id: 2 bus info: pci@0000:00:02.0 logical name: /dev/fb0 version: 04 width: 64 bits clock: 33MHz capabilities: pciexpress msi pm vga_controller bus_master cap_list rom fb configuration: depth=32 driver=i915 latency=0 mode=3840x1600 resolution=3840,1600 visual=truecolor xres=3840 yres=1600 resources: iomemory:600-5ff iomemory:400-3ff irq:143 memory:6000000000-6000ffffff memory:4000000000-400fffffff ioport:3000(size=64) memory:c0000-dffff memory:4010000000-4016ffffff memory:4020000000-40ffffffff
Op andere plekken kom ik namelijk dit tegen, die dus wel in slaap kan gaan:Bash:
1 2 3 4 5 6 7 8 9 10 11 12 13 14 15 16 17 18 19 $ lspci -k | grep -EA3 'VGA|3D|Display' 01:00.0 VGA compatible controller: Intel Corporation DG2 [Arc A380] (rev 05) Subsystem: ASRock Incorporation DG2 [Arc A380] Kernel driver in use: i915 Kernel modules: i915, xe $ sudo lshw -C display *-display description: VGA compatible controller product: DG2 [Arc A380] vendor: Intel Corporation physical id: 0 bus info: pci@0000:01:00.0 version: 05 width: 64 bits clock: 33MHz capabilities: pciexpress msi pm vga_controller bus_master cap_list rom configuration: driver=i915 latency=0 resources: iomemory:38380-3837f irq:42 memory:fb000000-fbffffff memory:383800000000-38380fffffff memory:c0000-dffff
Even niets...
- Mars Warrior
- Registratie: Oktober 2003
- Laatst online: 18:19
Earth, the final frontier
- Mini-box picoPSU
- ASRock DeskMini
- Computer-accessoires
- Mini-box
- Kontron
- Leicke
- Fujitsu
- FSP
- Mini-box picoPSU 90
- Fujitsu D3644-B
- Fujitsu D3642-B
- Leicke ULL Power Supply 120 W
- ASRock DeskMini 310
- Mini-box picoPSU 80 + 60W Adapter Power Kit
- Fujitsu D3643-H
- Kontron K3843-B
- Kontron K3842-Q
- FSP FSP096-AHAN3
- Mini-box PicoPSU-90 + 84W (Fortron) Adapter Power Kit
- Barebones
- ASRock
Kan ik eens proberen. Nog nooit nodig gehad namelijk. Scherm (ik gebruik Ubuntu 22.04 LTS desktop) ging blijkbaar al automatisch uit altijd...FireDrunk schreef op woensdag 28 januari 2026 @ 16:04:
[...]
Ik gebruik consoleblank=60 als extra boot argument, mogelijk helpt dat voor de sleep state van je iGPU?
Ik zie nu in ieder geval dat consoleblank op 0 staat, dus...
Helaas alleen readonly, dus niet runtime te wijzigen
[ Voor 14% gewijzigd door Mars Warrior op 28-01-2026 16:24 ]
Material 3 Thema's voor HA | Swiss Army Knife custom card voor HA | AmoebeLabs
1
| perf stat -a -x, -r 1 -e "power/energy-pkg/" -e "power/energy-cores/" -e "power/energy-gpu/" -e "i915/actual-frequency/" -e "i915/rc6-residency/" -e "i915/rcs0-busy/" -e "i915/bcs0-busy/" -e "i915/vcs0-busy/" sleep 60 |
1
2
3
4
5
6
7
8
| 143.92,Joules,power/energy-pkg/,59997926158,100.00,, 67.93,Joules,power/energy-cores/,59997929252,100.00,, 0.00,Joules,power/energy-gpu/,59997930252,100.00,, 0,M,i915/actual-frequency/,59997937591,100.00,, 59997941186,ns,i915/rc6-residency/,59997938820,100.00,, 0,ns,i915/rcs0-busy/,59997939841,100.00,, 0,ns,i915/bcs0-busy/,59997942298,100.00,, 0,ns,i915/vcs0-busy/,59997943329,100.00,, |
ps. Waarom heb je niet gelijk je bios ge-update naar de laatse versie?
edit: Het lijkt erop dat mijn i915 ook ook in D3 kan:
1
2
3
4
| PU idle: yes IRQs disabled: yes Usage count: 0 PCI device power state: D3hot [3] |
1
2
3
4
| GPU idle: yes IRQs disabled: no Usage count: 0 PCI device power state: D0 [0] |
[ Voor 15% gewijzigd door Mich op 29-01-2026 09:59 ]
Als je van CPU wisselt kan je mobo je settings veranderen (CMOS reset).Mars Warrior schreef op woensdag 28 januari 2026 @ 16:12:
[...]
Kan ik eens proberen. Nog nooit nodig gehad namelijk. Scherm (ik gebruik Ubuntu 22.04 LTS desktop) ging blijkbaar al automatisch uit altijd...
Ik zie nu in ieder geval dat consoleblank op 0 staat, dus...
Helaas alleen readonly, dus niet runtime te wijzigen
Inderdaad als je framebuffer actief is en op 4k is er iets in je boot-proces die graphics heeft gestart. Heb je een login-manager oid ?
Het kan geen kwaad om in grub GuC te forceren gezien je een oude ubuntu hebt
1
| i915.enable_guc=2 |
1
| grep "^connected" /sys/class/drm/card0-*/status |
- Mars Warrior
- Registratie: Oktober 2003
- Laatst online: 18:19
Earth, the final frontier
- Mini-box picoPSU
- ASRock DeskMini
- Computer-accessoires
- Mini-box
- Kontron
- Leicke
- Fujitsu
- FSP
- Mini-box picoPSU 90
- Fujitsu D3644-B
- Fujitsu D3642-B
- Leicke ULL Power Supply 120 W
- ASRock DeskMini 310
- Mini-box picoPSU 80 + 60W Adapter Power Kit
- Fujitsu D3643-H
- Kontron K3843-B
- Kontron K3842-Q
- FSP FSP096-AHAN3
- Mini-box PicoPSU-90 + 84W (Fortron) Adapter Power Kit
- Barebones
- ASRock
Commando geeft bij mij enkel foutmeldingen. Blijkbaar bestaan al die mappen/velden bij mij niet.Mich schreef op donderdag 29 januari 2026 @ 08:48:
@Mars Warrior Ik kwam ooit dit commando nog tegen. Die meet gedurende 60 seconden hoeveel tijd je GPU in C6 state actief is:code:Bij mij is dit de uitkomst:
1 perf stat -a -x, -r 1 -e "power/energy-pkg/" -e "power/energy-cores/" -e "power/energy-gpu/" -e "i915/actual-frequency/" -e "i915/rc6-residency/" -e "i915/rcs0-busy/" -e "i915/bcs0-busy/" -e "i915/vcs0-busy/" sleep 60code:Mijn iGPU zit ook in D0 terwijl hij totaal niet actief is (59997941186 nanoseconds is 59,99 sec)
1 2 3 4 5 6 7 8 143.92,Joules,power/energy-pkg/,59997926158,100.00,, 67.93,Joules,power/energy-cores/,59997929252,100.00,, 0.00,Joules,power/energy-gpu/,59997930252,100.00,, 0,M,i915/actual-frequency/,59997937591,100.00,, 59997941186,ns,i915/rc6-residency/,59997938820,100.00,, 0,ns,i915/rcs0-busy/,59997939841,100.00,, 0,ns,i915/bcs0-busy/,59997942298,100.00,, 0,ns,i915/vcs0-busy/,59997943329,100.00,,
1
2
3
4
5
6
7
8
9
10
11
| cat /sys/devices/i915/power/runtime_status unsupported zoef@domiducus:~$ perf stat -a -x, -r 1 -e "power/energy-pkg/" -e "power/energy-cores/" -e "power/energy-gpu/" -e "i915/actual-frequency/" -e "i915/rc6-residency/" -e "i915/rcs0-busy/" -e "i915/bcs0-busy/" -e "i915/vcs0-busy/" sleep 60 event syntax error: 'power/energy-gpu/' \___ Bad event or PMU Unable to find PMU or event on a PMU of 'power' Initial error: event syntax error: 'power/energy-gpu/' \___ unknown term 'energy-gpu' for pmu 'power' |
Ik zag nog ff het nut niet om dat te proberen omdat R2.16 alles van 12 t/m 14gen moet ondersteunen.ps. Waarom heb je niet gelijk je bios ge-update naar de laatse versie?
Bij mij geeft dit dus het laatste:edit: Het lijkt erop dat mijn i915 ook ook in D3 kan:code:
1 2 3 4 PU idle: yes IRQs disabled: yes Usage count: 0 PCI device power state: D3hot [3]code:zieo ok het verschil met de IRQs
1 2 3 4 GPU idle: yes IRQs disabled: no Usage count: 0 PCI device power state: D0 [0]
1
2
3
4
5
6
| sudo cat /sys/kernel/debug/dri/128/i915_runtime_pm_status Runtime power status: enabled GPU idle: yes IRQs disabled: no Usage count: 0 PCI device power state: D0 [0] |
Maar ook de volgende commando's laten zien dat er iets misgaat met power en/of drivers:
runtime_enabled staat dus op disabled, en runtime_status op unsupported. Dus geen wonder dat power saving van geen kant werkt...
1
2
3
4
5
6
7
8
9
10
11
12
13
14
15
| ls /sys/devices/i915/power/runtime* /sys/devices/i915/power/runtime_active_kids /sys/devices/i915/power/runtime_active_time /sys/devices/i915/power/runtime_enabled /sys/devices/i915/power/runtime_status /sys/devices/i915/power/runtime_suspended_time /sys/devices/i915/power/runtime_usage cat /sys/devices/i915/power/runtime* 0 0 disabled unsupported 0 0 |
Alles lijkt nu op "auto" te staan:shadylog schreef op donderdag 29 januari 2026 @ 09:24:
[...]
Het kan geen kwaad om in grub GuC te forceren gezien je een oude ubuntu hebtcode:
1 i915.enable_guc=2
1
2
| sudo cat /sys/module/i915/parameters/enable_guc -1 |
Ik heb geen card0, maar enkel card1 en dat geeft de volgende output:Wat zegt:code:
1 grep "^connected" /sys/class/drm/card0-*/status
1
2
3
4
5
6
7
8
9
10
11
12
13
14
15
16
17
| ls /sys/class/drm/card1-**/status /sys/class/drm/card1-DP-1/status /sys/class/drm/card1-HDMI-A-1/status /sys/class/drm/card1-DP-2/status /sys/class/drm/card1-HDMI-A-2/status /sys/class/drm/card1-DP-3/status /sys/class/drm/card1-HDMI-A-3/status /sys/class/drm/card1-DP-4/status /sys/class/drm/card1-HDMI-A-4/status /sys/class/drm/card1-DP-5/status cat /sys/class/drm/card1-**/status disconnected disconnected disconnected disconnected disconnected disconnected disconnected disconnected disconnected |
Ik zie wel dit. Betekent die - erachter dat er geen support is voor sleep states?:
1
2
3
4
5
| sudo lspci -vv -s 00:02.0 Capabilities: [d0] Power Management version 2 Flags: PMEClk- DSI+ D1- D2- AuxCurrent=0mA PME(D0-,D1-,D2-,D3hot-,D3cold-) Status: D3 NoSoftRst- PME-Enable- DSel=0 DScale=0 PME- |
Material 3 Thema's voor HA | Swiss Army Knife custom card voor HA | AmoebeLabs
@FireDrunk Een tijdje geleden heb ik dat ook geprobeerd maar ik heb vast iets niet goed gedaan. Graag zou ik willen weten wat het juiste commando is (OMV/Debian 13).FireDrunk schreef op dinsdag 27 januari 2026 @ 15:26:
Je kan hem in Docker draaien, handig als je niet wil compilen.
spoor12b
Zet guc op 2 zou kunnen dat dit alles voor je oplost.Mars Warrior schreef op donderdag 29 januari 2026 @ 10:48:
Ik kom per saldo als ik alles stop ca 5W hoger uit in idle dan eerder met de 12700K. Volgens mij volledig te wijten aan de iGPU die niet in sleep komt.
[...]
Commando geeft bij mij enkel foutmeldingen. Blijkbaar bestaan al die mappen/velden bij mij niet.Bash:[...]
1 2 3 4 5 6 7 8 9 10 11 cat /sys/devices/i915/power/runtime_status unsupported zoef@domiducus:~$ perf stat -a -x, -r 1 -e "power/energy-pkg/" -e "power/energy-cores/" -e "power/energy-gpu/" -e "i915/actual-frequency/" -e "i915/rc6-residency/" -e "i915/rcs0-busy/" -e "i915/bcs0-busy/" -e "i915/vcs0-busy/" sleep 60 event syntax error: 'power/energy-gpu/' \___ Bad event or PMU Unable to find PMU or event on a PMU of 'power' Initial error: event syntax error: 'power/energy-gpu/' \___ unknown term 'energy-gpu' for pmu 'power'
Ik zag nog ff het nut niet om dat te proberen omdat R2.16 alles van 12 t/m 14gen moet ondersteunen.
[...]
Bij mij geeft dit dus het laatste:Bash:
1 2 3 4 5 6 sudo cat /sys/kernel/debug/dri/128/i915_runtime_pm_status Runtime power status: enabled GPU idle: yes IRQs disabled: no Usage count: 0 PCI device power state: D0 [0]
Maar ook de volgende commando's laten zien dat er iets misgaat met power en/of drivers:
runtime_enabled staat dus op disabled, en runtime_status op unsupported. Dus geen wonder dat power saving van geen kant werkt...
Bash:[...]
1 2 3 4 5 6 7 8 9 10 11 12 13 14 15 ls /sys/devices/i915/power/runtime* /sys/devices/i915/power/runtime_active_kids /sys/devices/i915/power/runtime_active_time /sys/devices/i915/power/runtime_enabled /sys/devices/i915/power/runtime_status /sys/devices/i915/power/runtime_suspended_time /sys/devices/i915/power/runtime_usage cat /sys/devices/i915/power/runtime* 0 0 disabled unsupported 0 0
Alles lijkt nu op "auto" te staan:
Bash:[...]
1 2 sudo cat /sys/module/i915/parameters/enable_guc -1
Ik heb geen card0, maar enkel card1 en dat geeft de volgende output:
Bash:
1 2 3 4 5 6 7 8 9 10 11 12 13 14 15 16 17 ls /sys/class/drm/card1-**/status /sys/class/drm/card1-DP-1/status /sys/class/drm/card1-HDMI-A-1/status /sys/class/drm/card1-DP-2/status /sys/class/drm/card1-HDMI-A-2/status /sys/class/drm/card1-DP-3/status /sys/class/drm/card1-HDMI-A-3/status /sys/class/drm/card1-DP-4/status /sys/class/drm/card1-HDMI-A-4/status /sys/class/drm/card1-DP-5/status cat /sys/class/drm/card1-**/status disconnected disconnected disconnected disconnected disconnected disconnected disconnected disconnected disconnected
Ik zie wel dit. Betekent die - erachter dat er geen support is voor sleep states?:
Bash:
1 2 3 4 5 sudo lspci -vv -s 00:02.0 Capabilities: [d0] Power Management version 2 Flags: PMEClk- DSI+ D1- D2- AuxCurrent=0mA PME(D0-,D1-,D2-,D3hot-,D3cold-) Status: D3 NoSoftRst- PME-Enable- DSel=0 DScale=0 PME-
Maaruh je vga staat nu toch op D3?Mars Warrior schreef op donderdag 29 januari 2026 @ 10:48:
Ik kom per saldo als ik alles stop ca 5W hoger uit in idle dan eerder met de 12700K. Volgens mij volledig te wijten aan de iGPU die niet in sleep komt.
[...]
Commando geeft bij mij enkel foutmeldingen. Blijkbaar bestaan al die mappen/velden bij mij niet.Bash:[...]
1 2 3 4 5 6 7 8 9 10 11 cat /sys/devices/i915/power/runtime_status unsupported zoef@domiducus:~$ perf stat -a -x, -r 1 -e "power/energy-pkg/" -e "power/energy-cores/" -e "power/energy-gpu/" -e "i915/actual-frequency/" -e "i915/rc6-residency/" -e "i915/rcs0-busy/" -e "i915/bcs0-busy/" -e "i915/vcs0-busy/" sleep 60 event syntax error: 'power/energy-gpu/' \___ Bad event or PMU Unable to find PMU or event on a PMU of 'power' Initial error: event syntax error: 'power/energy-gpu/' \___ unknown term 'energy-gpu' for pmu 'power'
Ik zag nog ff het nut niet om dat te proberen omdat R2.16 alles van 12 t/m 14gen moet ondersteunen.
[...]
Bij mij geeft dit dus het laatste:Bash:
1 2 3 4 5 6 sudo cat /sys/kernel/debug/dri/128/i915_runtime_pm_status Runtime power status: enabled GPU idle: yes IRQs disabled: no Usage count: 0 PCI device power state: D0 [0]
Maar ook de volgende commando's laten zien dat er iets misgaat met power en/of drivers:
runtime_enabled staat dus op disabled, en runtime_status op unsupported. Dus geen wonder dat power saving van geen kant werkt...
Bash:[...]
1 2 3 4 5 6 7 8 9 10 11 12 13 14 15 ls /sys/devices/i915/power/runtime* /sys/devices/i915/power/runtime_active_kids /sys/devices/i915/power/runtime_active_time /sys/devices/i915/power/runtime_enabled /sys/devices/i915/power/runtime_status /sys/devices/i915/power/runtime_suspended_time /sys/devices/i915/power/runtime_usage cat /sys/devices/i915/power/runtime* 0 0 disabled unsupported 0 0
Alles lijkt nu op "auto" te staan:
Bash:[...]
1 2 sudo cat /sys/module/i915/parameters/enable_guc -1
Ik heb geen card0, maar enkel card1 en dat geeft de volgende output:
Bash:
1 2 3 4 5 6 7 8 9 10 11 12 13 14 15 16 17 ls /sys/class/drm/card1-**/status /sys/class/drm/card1-DP-1/status /sys/class/drm/card1-HDMI-A-1/status /sys/class/drm/card1-DP-2/status /sys/class/drm/card1-HDMI-A-2/status /sys/class/drm/card1-DP-3/status /sys/class/drm/card1-HDMI-A-3/status /sys/class/drm/card1-DP-4/status /sys/class/drm/card1-HDMI-A-4/status /sys/class/drm/card1-DP-5/status cat /sys/class/drm/card1-**/status disconnected disconnected disconnected disconnected disconnected disconnected disconnected disconnected disconnected
Ik zie wel dit. Betekent die - erachter dat er geen support is voor sleep states?:
Bash:
1 2 3 4 5 sudo lspci -vv -s 00:02.0 Capabilities: [d0] Power Management version 2 Flags: PMEClk- DSI+ D1- D2- AuxCurrent=0mA PME(D0-,D1-,D2-,D3hot-,D3cold-) Status: D3 NoSoftRst- PME-Enable- DSel=0 DScale=0 PME-
Nog even getest hier met frigate.. Frigate uit staat die op D3 bij mij en frigate aan krijg ik bij mij:
1
2
3
| Capabilities: [d0] Power Management version 2
Flags: PMEClk- DSI+ D1- D2- AuxCurrent=0mA PME(D0-,D1-,D2-,D3hot-,D3cold-)
Status: D0 NoSoftRst- PME-Enable- DSel=0 DScale=0 PME- |
In tegenstelling tot andere commando's gebruik je daar geen sudo? Lijkt wel te moeten: https://wiki.archlinux.or...nable_performance_supportMars Warrior schreef op donderdag 29 januari 2026 @ 10:48:
Commando geeft bij mij enkel foutmeldingen. Blijkbaar bestaan al die mappen/velden bij mij niet.
- Mars Warrior
- Registratie: Oktober 2003
- Laatst online: 18:19
Earth, the final frontier
- Mini-box picoPSU
- ASRock DeskMini
- Computer-accessoires
- Mini-box
- Kontron
- Leicke
- Fujitsu
- FSP
- Mini-box picoPSU 90
- Fujitsu D3644-B
- Fujitsu D3642-B
- Leicke ULL Power Supply 120 W
- ASRock DeskMini 310
- Mini-box picoPSU 80 + 60W Adapter Power Kit
- Fujitsu D3643-H
- Kontron K3843-B
- Kontron K3842-Q
- FSP FSP096-AHAN3
- Mini-box PicoPSU-90 + 84W (Fortron) Adapter Power Kit
- Barebones
- ASRock
Volgens mij zijn het capabilities. Dus JA het kan, maar als het niet door de driver gebruikt wordt, dan heb je nog geen resultaat. En aangezien veel dingen op "unsupported" staan, lijkt het daar ergens te zitten. Maar wie weet doet GUC iets...
Ga ik proberen!shadylog schreef op donderdag 29 januari 2026 @ 12:20:
[...]
[...]
Zet guc op 2 zou kunnen dat dit alles voor je oplost.
Kijk ik nog ff na. Soms wel, soms niet...Raynman schreef op donderdag 29 januari 2026 @ 12:32:
[...]
In tegenstelling tot andere commando's gebruik je daar geen sudo? Lijkt wel te moeten: https://wiki.archlinux.or...nable_performance_support
Material 3 Thema's voor HA | Swiss Army Knife custom card voor HA | AmoebeLabs
FireDrunk in "Het grote zuinige server topic - deel 3"spoor12b schreef op donderdag 29 januari 2026 @ 12:06:
[...]
@FireDrunk Een tijdje geleden heb ik dat ook geprobeerd maar ik heb vast iets niet goed gedaan. Graag zou ik willen weten wat het juiste commando is (OMV/Debian 13).
Even niets...
- Mars Warrior
- Registratie: Oktober 2003
- Laatst online: 18:19
Earth, the final frontier
- Mini-box picoPSU
- ASRock DeskMini
- Computer-accessoires
- Mini-box
- Kontron
- Leicke
- Fujitsu
- FSP
- Mini-box picoPSU 90
- Fujitsu D3644-B
- Fujitsu D3642-B
- Leicke ULL Power Supply 120 W
- ASRock DeskMini 310
- Mini-box picoPSU 80 + 60W Adapter Power Kit
- Fujitsu D3643-H
- Kontron K3843-B
- Kontron K3842-Q
- FSP FSP096-AHAN3
- Mini-box PicoPSU-90 + 84W (Fortron) Adapter Power Kit
- Barebones
- ASRock
GRUB_CMDLINE_LINUX_DEFAULT="quiet splash i915.enable_guc=2 consoleblank=10"
De volgende parameters staan ook nog steeds hetzelfde...
1
2
3
4
| cat /sys/devices/i915/power/runtime_enabled cat /sys/devices/i915/power/runtime_status disabled unsupported |
Material 3 Thema's voor HA | Swiss Army Knife custom card voor HA | AmoebeLabs
- Mars Warrior
- Registratie: Oktober 2003
- Laatst online: 18:19
Earth, the final frontier
- Mini-box picoPSU
- ASRock DeskMini
- Computer-accessoires
- Mini-box
- Kontron
- Leicke
- Fujitsu
- FSP
- Mini-box picoPSU 90
- Fujitsu D3644-B
- Fujitsu D3642-B
- Leicke ULL Power Supply 120 W
- ASRock DeskMini 310
- Mini-box picoPSU 80 + 60W Adapter Power Kit
- Fujitsu D3643-H
- Kontron K3843-B
- Kontron K3842-Q
- FSP FSP096-AHAN3
- Mini-box PicoPSU-90 + 84W (Fortron) Adapter Power Kit
- Barebones
- ASRock
Dat ben ik inderdaad niet vergeten 😇GoBieN-Be schreef op donderdag 29 januari 2026 @ 19:06:
Ook niet vergeten update-grub te doen na aanpassen veronderstel ik?
Het lost het feit dat er een frame buffer draait niet op. Dus iGPU blijft actief.
Kan nog testen om de iGPU te disablen in de BIOS of Grub. Als dat werkt weet ik in ieder geval dat het kan. Alleen dan zal de desktop het niet meer doen.
Material 3 Thema's voor HA | Swiss Army Knife custom card voor HA | AmoebeLabs
Je kernel boot argumenten staan in /proc/cmdlineMars Warrior schreef op donderdag 29 januari 2026 @ 17:39:
Update. GUC=2 en consoleblank=10 maken niks uit in het verbruik.
GRUB_CMDLINE_LINUX_DEFAULT="quiet splash i915.enable_guc=2 consoleblank=10"
De volgende parameters staan ook nog steeds hetzelfde...
Bash:
1 2 3 4 cat /sys/devices/i915/power/runtime_enabled cat /sys/devices/i915/power/runtime_status disabled unsupported
Heeft je server IPMI? Gebruik je op enige manier GPU passthrough? Remote UI (X/WL/RDP)?
"Nobody is very good at self-reflection, I'm afraid." -- Linus Torvalds. Kindprofielen zijn binnenkort weer beschikbaar.
- Mars Warrior
- Registratie: Oktober 2003
- Laatst online: 18:19
Earth, the final frontier
- Mini-box picoPSU
- ASRock DeskMini
- Computer-accessoires
- Mini-box
- Kontron
- Leicke
- Fujitsu
- FSP
- Mini-box picoPSU 90
- Fujitsu D3644-B
- Fujitsu D3642-B
- Leicke ULL Power Supply 120 W
- ASRock DeskMini 310
- Mini-box picoPSU 80 + 60W Adapter Power Kit
- Fujitsu D3643-H
- Kontron K3843-B
- Kontron K3842-Q
- FSP FSP096-AHAN3
- Mini-box PicoPSU-90 + 84W (Fortron) Adapter Power Kit
- Barebones
- ASRock
De command line ken ik.Jerie schreef op donderdag 29 januari 2026 @ 19:40:
[...]
Je kernel boot argumenten staan in /proc/cmdline
Heeft je server IPMI? Gebruik je op enige manier GPU passthrough? Remote UI (X/WL/RDP)?
En nee. Gewoon Kontron K3844 bord. Dus geen IPMI en ik gebruik ook geen remote UI.
Met de 12700K nooit een probleem gehad. Dus ik weet ook ff niet waar ik het dan moet Zoeken.
Material 3 Thema's voor HA | Swiss Army Knife custom card voor HA | AmoebeLabs
"Nobody is very good at self-reflection, I'm afraid." -- Linus Torvalds. Kindprofielen zijn binnenkort weer beschikbaar.
Jammer! Dat commando geeft bij mij hetzelfde output op mijn 14600K en ik zie gewoon C10 voorbijkomen wanneer ik alles uitzet. Ik vond je vorige lspci commando wel verdacht want daar stond echt "Status: D3"Mars Warrior schreef op donderdag 29 januari 2026 @ 17:39:
Update. GUC=2 en consoleblank=10 maken niks uit in het verbruik.
GRUB_CMDLINE_LINUX_DEFAULT="quiet splash i915.enable_guc=2 consoleblank=10"
De volgende parameters staan ook nog steeds hetzelfde...
Bash:
1 2 3 4 cat /sys/devices/i915/power/runtime_enabled cat /sys/devices/i915/power/runtime_status disabled unsupported
- Mars Warrior
- Registratie: Oktober 2003
- Laatst online: 18:19
Earth, the final frontier
- Mini-box picoPSU
- ASRock DeskMini
- Computer-accessoires
- Mini-box
- Kontron
- Leicke
- Fujitsu
- FSP
- Mini-box picoPSU 90
- Fujitsu D3644-B
- Fujitsu D3642-B
- Leicke ULL Power Supply 120 W
- ASRock DeskMini 310
- Mini-box picoPSU 80 + 60W Adapter Power Kit
- Fujitsu D3643-H
- Kontron K3843-B
- Kontron K3842-Q
- FSP FSP096-AHAN3
- Mini-box PicoPSU-90 + 84W (Fortron) Adapter Power Kit
- Barebones
- ASRock
Yep. Ik weet het ook niet precies. Vind de verschillende outputs maar verwarrend.shadylog schreef op donderdag 29 januari 2026 @ 22:36:
[...]
Jammer! Dat commando geeft bij mij hetzelfde output op mijn 14600K en ik zie gewoon C10 voorbijkomen wanneer ik alles uitzet. Ik vond je vorige lspci commando wel verdacht want daar stond echt "Status: D3"
Kan best zijn dat het probleem bij Ubuntu 22.04 ligt en dat een dist upgrade wonderen doet.
Kan gewoon in de GUI zo’n upgrade doen. Net als in Windows gaat er i.h.a. weinig mis, toch 😳
Material 3 Thema's voor HA | Swiss Army Knife custom card voor HA | AmoebeLabs
Heb je lsof al geprobeerd? Wat voor kernel versie draai je?Mars Warrior schreef op donderdag 29 januari 2026 @ 23:04:
[...]
Yep. Ik weet het ook niet precies. Vind de verschillende outputs maar verwarrend.
Kan best zijn dat het probleem bij Ubuntu 22.04 ligt en dat een dist upgrade wonderen doet.
Kan gewoon in de GUI zo’n upgrade doen. Net als in Windows gaat er i.h.a. weinig mis, toch 😳
Je framebuffer devices staan in /dev/fb* en in sysfs kun je vinden op /sys/class/graphics.
"Nobody is very good at self-reflection, I'm afraid." -- Linus Torvalds. Kindprofielen zijn binnenkort weer beschikbaar.
- Mars Warrior
- Registratie: Oktober 2003
- Laatst online: 18:19
Earth, the final frontier
- Mini-box picoPSU
- ASRock DeskMini
- Computer-accessoires
- Mini-box
- Kontron
- Leicke
- Fujitsu
- FSP
- Mini-box picoPSU 90
- Fujitsu D3644-B
- Fujitsu D3642-B
- Leicke ULL Power Supply 120 W
- ASRock DeskMini 310
- Mini-box picoPSU 80 + 60W Adapter Power Kit
- Fujitsu D3643-H
- Kontron K3843-B
- Kontron K3842-Q
- FSP FSP096-AHAN3
- Mini-box PicoPSU-90 + 84W (Fortron) Adapter Power Kit
- Barebones
- ASRock
Ga ik morgen doen. De Ubuntu HWE kernel is 6.8.Jerie schreef op donderdag 29 januari 2026 @ 23:12:
[...]
Heb je lsof al geprobeerd? Wat voor kernel versie draai je?
Je framebuffer devices staan in /dev/fb* en in sysfs kun je vinden op /sys/class/graphics.
Material 3 Thema's voor HA | Swiss Army Knife custom card voor HA | AmoebeLabs
- Mars Warrior
- Registratie: Oktober 2003
- Laatst online: 18:19
Earth, the final frontier
- Mini-box picoPSU
- ASRock DeskMini
- Computer-accessoires
- Mini-box
- Kontron
- Leicke
- Fujitsu
- FSP
- Mini-box picoPSU 90
- Fujitsu D3644-B
- Fujitsu D3642-B
- Leicke ULL Power Supply 120 W
- ASRock DeskMini 310
- Mini-box picoPSU 80 + 60W Adapter Power Kit
- Fujitsu D3643-H
- Kontron K3843-B
- Kontron K3842-Q
- FSP FSP096-AHAN3
- Mini-box PicoPSU-90 + 84W (Fortron) Adapter Power Kit
- Barebones
- ASRock
Uit lsof blijkt natuurlijk dat de framebuffer door userspace (GDM3) wordt gebruikt. Na stoppen van GDM3 is lsof leegJerie schreef op donderdag 29 januari 2026 @ 23:12:
[...]
Heb je lsof al geprobeerd? Wat voor kernel versie draai je?
Je framebuffer devices staan in /dev/fb* en in sysfs kun je vinden op /sys/class/graphics.
1
2
3
| lsof /sys/class/graphics lsof: WARNING: can't stat() fuse.portal file system /run/user/1000/doc Output information may be incomplete. |
Maar dit lost het probleem alsnog niet op. Verbruik blijft identiek...
Powertop 2.15 vanuit Docker blijft ook alle states op 0 houden.
Controle via turbostat geeft zelfde beeld:
1
2
3
4
5
6
7
| sudo turbostat --Summary --show Pkg%pc2,Pkg%pc3,Pkg%pc6,Pkg%pc8,Pkg%pc10 --interval 5 Pkg%pc2 Pkg%pc3 Pkg%pc6 Pkg%pc8 0.00 0.00 0.00 0.00 0.00 0.00 0.00 0.00 0.00 0.00 0.00 0.00 0.00 0.00 0.00 0.00 |
Vanuit de summary van turbostat zie ik dat de C-states blijkbaar ongeldig zijn. Dus ik krijg toch steeds meer het idee dat het probleem met de 13900K ergens in de BIOS zit...
1
2
3
4
5
6
7
8
9
10
11
12
13
14
15
16
17
18
19
20
21
22
23
24
25
26
27
28
29
30
| cpu0: MSR_CONFIG_TDP_NOMINAL: 0x0000001e (base_ratio=30) cpu0: MSR_CONFIG_TDP_LEVEL_1: 0x00000000 () cpu0: MSR_CONFIG_TDP_LEVEL_2: 0x00000000 () cpu0: MSR_CONFIG_TDP_CONTROL: 0x80000000 ( lock=1) cpu0: MSR_TURBO_ACTIVATION_RATIO: 0x00000000 (MAX_NON_TURBO_RATIO=0 lock=0) cpu0: cpufreq driver: intel_pstate cpu0: cpufreq governor: powersave cpufreq intel_pstate no_turbo: 0 cpu0: MSR_MISC_PWR_MGMT: 0x000030c2 (ENable-EIST_Coordination ENable-EPB DISable-OOB) cpu0: MSR_PM_ENABLE: 0x00000001 (HWP) cpu0: MSR_HWP_CAPABILITIES: 0x01122746 (high 70 guar 39 eff 18 low 1) cpu0: MSR_HWP_REQUEST: 0xff000b0b (min 11 max 11 des 0 epp 0xff window 0x0 pkg 0x0) cpu0: MSR_HWP_REQUEST_PKG: 0x8000ff01 (min 1 max 255 des 0 epp 0x80 window 0x0) cpu0: MSR_HWP_INTERRUPT: 0x00000005 (EN_Guaranteed_Perf_Change, Dis_Excursion_Min) cpu0: MSR_HWP_STATUS: 0x00000000 (No-Guaranteed_Perf_Change, No-Excursion_Min) cpu0: EPB: 6 (balanced) cpu0: MSR_IA32_POWER_CTL: 0x00e4005f (C1E auto-promotion: ENabled) cpu0: MSR_PKG_CST_CONFIG_CONTROL: 0x74008008 (UNdemote-C1, demote-C1, locked, pkg-cstate-limit=8 (unlimited)) /dev/cpu_dma_latency: 2000000000 usec (default) current_driver: intel_idle current_governor: menu current_governor_ro: menu cpu0: POLL: CPUIDLE CORE POLL IDLE cpu0: C1ACPI: ACPI FFH MWAIT 0x0 cpu0: C2ACPI: ACPI FFH MWAIT 0x21 cpu0: C3ACPI: ACPI FFH MWAIT 0x60 cpu0: MSR_PKGC3_IRTL: 0x00000000 (NOTvalid, 0 ns) cpu0: MSR_PKGC6_IRTL: 0x00000000 (NOTvalid, 0 ns) cpu0: MSR_PKGC8_IRTL: 0x00000000 (NOTvalid, 0 ns) cpu0: MSR_PKGC10_IRTL: 0x00000000 (NOTvalid, 0 ns) |
Zoals je ziet nog steeds die irritante ACPI settings, en ongeldige Idle Redidency Target Latency, en die komt vziw uit de BIOS... Alleen als die geldig zijn, kan Linux er iets mee doen.
En in de BIOS release notes van R2.19 (ik zit op R2.16) staat nog steeds dit issue als "open":
"Number of CPU Efficient Cores is not shown correctly if CPU with > 8 E-Cores is plugged into the board. "
Dat zie ik ook met de 13900K, maar lijkt dus een weergave probleem te zijn. Ik kan verder niets vinden over package states...
[ Voor 5% gewijzigd door Mars Warrior op 30-01-2026 09:09 ]
Material 3 Thema's voor HA | Swiss Army Knife custom card voor HA | AmoebeLabs
8.3kW Oost-West PV en 7.7kWh thuisbatterij | WP EcoForest 1-6 PRO en dWTW | Stromer ST1 & ST3
- Mars Warrior
- Registratie: Oktober 2003
- Laatst online: 18:19
Earth, the final frontier
- Mini-box picoPSU
- ASRock DeskMini
- Computer-accessoires
- Mini-box
- Kontron
- Leicke
- Fujitsu
- FSP
- Mini-box picoPSU 90
- Fujitsu D3644-B
- Fujitsu D3642-B
- Leicke ULL Power Supply 120 W
- ASRock DeskMini 310
- Mini-box picoPSU 80 + 60W Adapter Power Kit
- Fujitsu D3643-H
- Kontron K3843-B
- Kontron K3842-Q
- FSP FSP096-AHAN3
- Mini-box PicoPSU-90 + 84W (Fortron) Adapter Power Kit
- Barebones
- ASRock
Ja. Dat is al vanaf de eerste R2.x BIOS versies. En ik zit dus op R2.16bjp schreef op vrijdag 30 januari 2026 @ 09:09:
support officieel de BIOS die CPU?
[ Voor 3% gewijzigd door Mars Warrior op 30-01-2026 09:12 ]
Material 3 Thema's voor HA | Swiss Army Knife custom card voor HA | AmoebeLabs
@FireDrunk Dank, is gelukt. Voor wie dit ook wil proberen en, net als ik, niet echt goed bekend is met docker. Het eerste code block moet in een file komen te staan met de naam Dockerfile
spoor12b
"Nobody is very good at self-reflection, I'm afraid." -- Linus Torvalds. Kindprofielen zijn binnenkort weer beschikbaar.
- mrmrmr
- Registratie: April 2007
- Niet online
𓅓 𓂋 𓅓 𓂋 𓅓 𓂋
- Mini-box picoPSU
- ASRock DeskMini
- Computer-accessoires
- Barebones
- Fujitsu
- Kontron
- Leicke
- Mini-box
- Fujitsu D3643-H
- Leicke ULL Power Supply 120 W
- Fujitsu D3644-B
- Fujitsu D3642-B
- Mini-box picoPSU 90
- ASRock DeskMini 310
- Mini-box picoPSU 80 + 60W Adapter Power Kit
- FSP
- Kontron K3843-B
- Kontron K3842-Q
- FSP FSP096-AHAN3
- Mini-box PicoPSU-90 + 84W (Fortron) Adapter Power Kit
- Voedingen
- ASRock
- Moederborden
2 manieren om de laatste code te downloaden:
git https://github.com/fenrus75/powertop.git
wget https://github.com/fenrus75/powertop/archive/refs/heads/master.zip
Er ontbreken een paar libraries in de lijst van dependencies, waaronder tracefs en event libraries.
https://github.com/fenrus75/powertop/issues/124
https://github.com/fenrus75/powertop/pull/122
De kernel moet ook zijn aangepast aan de processor die je gebruikt. Updates voor de kernel lijken een beetje traag te gaan. Kernel 6.x zou updates voor 13th gen bevatten en kernel 6.5 voor 14th gen (helaas geen autoritatieve bron). Een latere versie kan bugfixes en verdere updates bevatten.
- Mars Warrior
- Registratie: Oktober 2003
- Laatst online: 18:19
Earth, the final frontier
- Mini-box picoPSU
- ASRock DeskMini
- Computer-accessoires
- Mini-box
- Kontron
- Leicke
- Fujitsu
- FSP
- Mini-box picoPSU 90
- Fujitsu D3644-B
- Fujitsu D3642-B
- Leicke ULL Power Supply 120 W
- ASRock DeskMini 310
- Mini-box picoPSU 80 + 60W Adapter Power Kit
- Fujitsu D3643-H
- Kontron K3843-B
- Kontron K3842-Q
- FSP FSP096-AHAN3
- Mini-box PicoPSU-90 + 84W (Fortron) Adapter Power Kit
- Barebones
- ASRock
Dat ben ik wel van plan ja. Dus naar 24.04.3 meen ik.pimlie schreef op vrijdag 30 januari 2026 @ 10:54:
@Mars Warrior Kan je niet upgraden naar een meer recentere kernel? Ontwikkelingen gaan snel en kernel v6.8 uit 2024 is alweer bijna 2 jaar oud.
Ik wil dan wel een systeembackup ofzo maken, om te voorkomen dat ik helemaal opnieuw moet beginnen als het mis gaat. Daar heb ik geen zin in namelijk.
Dus dat wordt een image backup van de SSD van 2TB naar een externe schijf. Moet nog ff kijken hoe ik dat ga doen met welk programma. Nog nooit gedaan namelijk.
Yep. Gewoon baremetal. En geen ZFS, maar gewoon ext4.Jerie schreef op vrijdag 30 januari 2026 @ 12:01:
Dit is Ubuntu LTS 22.04 native? Gebruik je ZFS?
[ Voor 14% gewijzigd door Mars Warrior op 30-01-2026 14:12 ]
Material 3 Thema's voor HA | Swiss Army Knife custom card voor HA | AmoebeLabs
Dit is dus exact waarom ik vroeg of je ZFS hebt (of een ander CoW fs). Want dan kun je eenvoudig een snapshot maken van je Ubuntu 22.04, kijken of 24.04 het probleem oplost, en vervolgens beslissen of je terug wilt naar 22.04.Mars Warrior schreef op vrijdag 30 januari 2026 @ 14:11:
[...]
Dat ben ik wel van plan ja. Dus naar 24.04.3 meen ik.
Ik wil dan wel een systeembackup ofzo maken, om te voorkomen dat ik helemaal opnieuw moet beginnen als het mis gaat. Daar heb ik geen zin in namelijk.
Dus dat wordt een image backup van de SSD van 2TB naar een externe schijf. Moet nog ff kijken hoe ik dat ga doen met welk programma. Nog nooit gedaan namelijk.
[...]
Yep. Gewoon baremetal. En geen ZFS, maar gewoon ext4.
Daarom is KVM (Proxmox) ook ideaal, want daarmee kun je op papier ongeveer hetzelfde.
Wat je nu kunt doen is Ubuntu 24.04 installeren op een aparte NVMe, en dan kijken of het probleem op wordt gelost. Dan zou ik 22.04 even clonen naar die NVMe, en dan de upgrade op je clone doen.
Kijk qua kernel zal het met die 13900K misschien wel snor zitten op 6.8 omdat 6.8 uit is gekomen rond maart 2024, terwijl die processor van eind 2022 is. Maar de userland, nee. Dat kan niet. Dat backporten ze niet.
Waarom heb je trouwens GDM op deze machine staan? Dat hoort niet op een server, tenzij je iets van remote desktop zou gebruiken die via die manier inlogt. Het klinkt alsof er een complete DE stack geïnstalleerd is. Die zit niet standaard in Ubuntu server. Met systemd kun je het uitschakelen want het inloggen op een console is voldoende (desnoods start je tijdens lokaal management GUI op via dat).
(Btw, in mijn geval gaat de iGPU niet uit als ik de i226 gebruik die ook de ME draait. Maar ik gebruik toch al Frigate...)
"Nobody is very good at self-reflection, I'm afraid." -- Linus Torvalds. Kindprofielen zijn binnenkort weer beschikbaar.
In eerste instantie in de BIOS de power config van de CPU aangepast en een kleine undervolt toegepast (-0,1V). Daarmee kwam ik op zo'n 20-25W uit. Proxmox er op gezet en Powertop als service toegevoegd, dat gaf niet heel veel verschil. Ik bleef op een wat lagere C state hangen, maar dat kwam door de ontbrekende realtek r8125 drivers. Deze heb ik geïnstalleerd en de verkeerde driver op de blacklist gezet, dat scheelde significant.
Daarnaast heeft de Jonso N5 case die ik heb 2 fans achter de drive trays zitten, waarvoor mooie aansluitingen op het backplane zitten, hierdoor draaien de fans echter op 100%, wat best wat verbruikt. Uiteindelijk heb ik deze fans ook op het mobo aangesloten en de curves in de BIOS aangepast dat ze bij een lage temperatuur maar minimaal draaien, dit scheelde zo 5W+ op het systeem.
Nu zit ik met Proxmox idle op ~12W, niet verkeerd in mijn ogen.
De volgende stap is het zoeken naar m'n Google Coral, om te kijken wat dit met de C-state gaat doen. Als dit allemaal ingetuned is gaan er uiteindelijk nog 3x3.5" schijven in, kunnen VM's en containers gemigreerd worden en kan ik nog een finale meting gaan doen.
| # | Categorie | Product | Prijs | Subtotaal |
|---|---|---|---|---|
| 1 | Processors | Intel Core i5-14600K Boxed | € 239,90 | € 239,90 |
| 1 | Moederborden | ASUS TUF Gaming B760M-PLUS II | € 153,99 | € 153,99 |
| 1 | Behuizingen | Jonsbo N5 | € 223,60 | € 223,60 |
| 1 | Processorkoeling | DeepCool AK620 Zero Dark | € 54,74 | € 54,74 |
| 1 | Geheugen intern | Corsair Vengeance CMK96GX5M2E6000Z36 | € 1.049,- | € 1.049,- |
| 1 | Voedingen | be quiet! Pure Power 13 M | 550W | € 88,36 | € 88,36 |
| 2 | Interne SSD's | Lexar NM790 (zonder heatsink) 4TB | € 349,- | € 698,- |
| Totaal | € 2.627,32 | |||
Toen ik hem undervolte naar 0.15V bootte hij niet meer door, toen heb ik hem teruggezet naar 0.1V en werkte het weer. Heb je wellicht nog tips over hoe je dit goed kan toepassen? Of is dat gewoon trial en error?savale schreef op vrijdag 30 januari 2026 @ 20:34:
@Luc45 dat is een super nette idle met een gewone psu. Wellicht nog wat undervolten of je max core clock verlagen om het verbruik onder load wat te limiteren indien nodig. (doe ik bij mijn 5700g setup)
Ik heb ook al met de PL1 en PL2 waardes gespeeld, opzich zou ik het wel fijn vinden als de CPU nog kan boosten als er even wat kracht nodig is.
De Google Coral laat ik varen, ik heb hem gevonden maar hij past helaas niet. Verkeerde m.2 slot type op het mobo. Wellicht ooit nog een USB variant als het te CPU intensive is om camera beelden met Frigate door de CPU te laten bekijken.
0.1v undervolt is prima toch! Ik test dan altijd met een tool als stress hoeveel watt de cpu normaal verbruikt en wat er gebeurd als ik de max_freq verlaag. Ik zoek dan vaak een sweet spot:Luc45 schreef op vrijdag 30 januari 2026 @ 20:46:
[...]
Toen ik hem undervolte naar 0.15V bootte hij niet meer door, toen heb ik hem teruggezet naar 0.1V en werkte het weer. Heb je wellicht nog tips over hoe je dit goed kan toepassen? Of is dat gewoon trial en error?
Ik heb ook al met de PL1 en PL2 waardes gespeeld, opzich zou ik het wel fijn vinden als de CPU nog kan boosten als er even wat kracht nodig is.
De Google Coral laat ik varen, ik heb hem gevonden maar hij past helaas niet. Verkeerde m.2 slot type op het mobo. Wellicht ooit nog een USB variant als het te CPU intensive is om camera beelden met Frigate door de CPU te laten bekijken.
vaak zie je als je de max core clock verlaagt met 10%. Een verlaging van stroomverbruik van 20 - 30%. Zinvolle aanpassing!
Je kunt met amd in ieder geval de max freq instellen met:
1
| echo "3000000" | tee /sys/devices/system/cpu/cpu*/cpufreq/scaling_max_freq |
of in je crontab:
1
| @reboot sleep 10 && echo "3000000" | tee /sys/devices/system/cpu/cpu*/cpufreq/scaling_max_freq |
Is er een reden dat je voor dat bordje gaat?Luc45 schreef op vrijdag 30 januari 2026 @ 17:11:
Een tijdje terug heb ik om wat advies gevraagd voor mijn nieuwe build. Inmiddels zijn alle onderdelen binnen en zit hij in elkaar
In eerste instantie in de BIOS de power config van de CPU aangepast en een kleine undervolt toegepast (-0,1V). Daarmee kwam ik op zo'n 20-25W uit. Proxmox er op gezet en Powertop als service toegevoegd, dat gaf niet heel veel verschil. Ik bleef op een wat lagere C state hangen, maar dat kwam door de ontbrekende realtek r8125 drivers. Deze heb ik geïnstalleerd en de verkeerde driver op de blacklist gezet, dat scheelde significant.
Daarnaast heeft de Jonso N5 case die ik heb 2 fans achter de drive trays zitten, waarvoor mooie aansluitingen op het backplane zitten, hierdoor draaien de fans echter op 100%, wat best wat verbruikt. Uiteindelijk heb ik deze fans ook op het mobo aangesloten en de curves in de BIOS aangepast dat ze bij een lage temperatuur maar minimaal draaien, dit scheelde zo 5W+ op het systeem.
Nu zit ik met Proxmox idle op ~12W, niet verkeerd in mijn ogen.
De volgende stap is het zoeken naar m'n Google Coral, om te kijken wat dit met de C-state gaat doen. Als dit allemaal ingetuned is gaan er uiteindelijk nog 3x3.5" schijven in, kunnen VM's en containers gemigreerd worden en kan ik nog een finale meting gaan doen.Bedankt voor de vele adviezen in dit topic
# Categorie Product Prijs Subtotaal 1 Processors Intel Core i5-14600K Boxed € 239,90 € 239,90 1 Moederborden ASUS TUF Gaming B760M-PLUS II € 153,99 € 153,99 1 Behuizingen Jonsbo N5 € 223,60 € 223,60 1 Processorkoeling DeepCool AK620 Zero Dark € 54,74 € 54,74 1 Geheugen intern Corsair Vengeance CMK96GX5M2E6000Z36 € 1.049,- € 1.049,- 1 Voedingen be quiet! Pure Power 13 M | 550W € 88,36 € 88,36 2 Interne SSD's Lexar NM790 (zonder heatsink) 4TB € 349,- € 698,- Totaal € 2.627,32
En ik heb zelf frigate draaien met openvino ai herkenning op de 14600k, ik ben erg benieuwd of je merkt dat de 14600k gaat uitmaken. Zou je hierover kunnen terugkoppelen?
Ik heb hem toevallig al liggen, daarnaast is de chip gemaakt hiervoor waardoor het zuiniger zou moeten werken dan een processor die een heel rits instructies moet uitvoeren om hetzelfde te bereiken. Ik zat nog wel te kijken naar een M.2 NVME naar M.2 A+E key adapter, die zijn niet zo duur. Maar als dat de C state omlaag haalt zal het verwerken op de processor beter zijn qua verbruik. Ik ga het eerst gewoon op de CPU proberen denk ikshadylog schreef op zaterdag 31 januari 2026 @ 16:28:
[...]
Is er een reden dat je voor dat bordje gaat?
En ik heb zelf frigate draaien met openvino ai herkenning op de 14600k, ik ben erg benieuwd of je merkt dat de 14600k gaat uitmaken. Zou je hierover kunnen terugkoppelen?
Google Coral is alweer 10 jaar oud. Het procedee is inmiddels relatief inefficient. Er zit wellicht een embedded GPU op je SoC, zoals een Intel Xe. Die zou je ook kunnen gebruiken.Luc45 schreef op vrijdag 30 januari 2026 @ 20:46:
[...]
Toen ik hem undervolte naar 0.15V bootte hij niet meer door, toen heb ik hem teruggezet naar 0.1V en werkte het weer. Heb je wellicht nog tips over hoe je dit goed kan toepassen? Of is dat gewoon trial en error?
Ik heb ook al met de PL1 en PL2 waardes gespeeld, opzich zou ik het wel fijn vinden als de CPU nog kan boosten als er even wat kracht nodig is.
De Google Coral laat ik varen, ik heb hem gevonden maar hij past helaas niet. Verkeerde m.2 slot type op het mobo. Wellicht ooit nog een USB variant als het te CPU intensive is om camera beelden met Frigate door de CPU te laten bekijken.
Google Coral is wel mooi als je een low quality (!!) stream remote wilt bekijken voor ML, en dat is het dan. Ga je een stream afspelen remote, kun je dat beste met GPU doen. Gebruik je die GPU toch al? Dan kun je die ook net zo goed voor ML gebruiken, gebruik dan de low quality variant van de stream voor ML.
In mijn geval gebruik ik SR-IOV om meerdere GPU devices aan verschillende machines te assignen. In totaal kan hij er ik meen 8. https://github.com/strongtz/i915-sriov-dkms
"Nobody is very good at self-reflection, I'm afraid." -- Linus Torvalds. Kindprofielen zijn binnenkort weer beschikbaar.
PC:
| # | Categorie | Product | Prijs | Subtotaal |
|---|---|---|---|---|
| 1 | Processors | Intel Core i5-4670K Boxed | € 0,- | € 0,- |
| 1 | Moederborden | MSI Z87-G45 Gaming | € 0,- | € 0,- |
| 1 | Videokaarten | MSI GeForce GTX 770 2GB OC | € 0,- | € 0,- |
| 1 | Behuizingen | BitFenix Ronin | € 0,- | € 0,- |
| 1 | Geheugen intern | Corsair Vengeance Pro Red CMY16GX3M2A2400C10R | € 0,- | € 0,- |
| 1 | Interne SSD's | Intel 330 180GB | € 0,- | € 0,- |
| Bekijk collectie Importeer producten | Totaal | € 0,- | ||
Is dat het nog waard om te gebruiken of slurpt het energie vergeleken een nieuwe mini-pc?
Het nadeel van een mini pc is dat er stuk minder opslag mogelijk is? Extra schijven aansluiten via usb is niet aan te raden?
Je kan ook altijd eerst proberen en testen, kijken wat je fijn vind en dan stroom meten.
Dan hoef je nu nog niet direct iets te kopen.
Mocht het bevallen kan je kijken wat nieuwe(re) systemen doen, waar je hier natuurlijk flink voorbeelden kan bekijken om zo te kijken of het voor jou het waard is.
Dan kan je ook zien of je bijvoorbeeld meer opslag nodig hebt of juist niet?
Je kan dat het beste zelf bekijken door zo een stopkontakt energiemeter er tussen te steken, die dingen kosten niet veel, en je krijgt er een goed inzicht van het energieverbruik van allerlei apparaten die je thuis gebruikt.Trisjin schreef op maandag 2 februari 2026 @ 11:02:
Ik weet niet of het hier mag, maar ik heb nog een oude laptop en oude pc staan en wil een mediaserver(tje) gaan draaien. Maar ze zijn aardig oud en zal dus niet heel zuinig zijn?
PC:Laptop is een Asus R556YA-XX051T.
# Categorie Product Prijs Subtotaal 1 Processors Intel Core i5-4670K Boxed € 0,- € 0,- 1 Moederborden MSI Z87-G45 Gaming € 0,- € 0,- 1 Videokaarten MSI GeForce GTX 770 2GB OC € 0,- € 0,- 1 Behuizingen BitFenix Ronin € 0,- € 0,- 1 Geheugen intern Corsair Vengeance Pro Red CMY16GX3M2A2400C10R € 0,- € 0,- 1 Interne SSD's Intel 330 180GB € 0,- € 0,- Bekijk collectie
Importeer productenTotaal € 0,-
Is dat het nog waard om te gebruiken of slurpt het energie vergeleken een nieuwe mini-pc?
Het nadeel van een mini pc is dat er stuk minder opslag mogelijk is? Extra schijven aansluiten via usb is niet aan te raden?
- andru123
- Registratie: Februari 2004
- Laatst online: 17-04 14:25
- FSP
- Kontron K3843-B
- Kontron K3842-Q
- FSP FSP096-AHAN3
- Mini-box PicoPSU-90 + 84W (Fortron) Adapter Power Kit
- ASRock DeskMini
- Mini-box picoPSU
- Computer-accessoires
- Kontron
- Mini-box
- Leicke
- Fujitsu
- Fujitsu D3644-B
- Fujitsu D3642-B
- Leicke ULL Power Supply 120 W
- Mini-box picoPSU 90
- ASRock DeskMini 310
- Mini-box picoPSU 80 + 60W Adapter Power Kit
- Fujitsu D3643-H
- Voedingen
- Barebones
Ik heb ook een PC uit 2013, die staat uit en ik zet hem aan als het nodig is.
verbruik meter - beste 15€ investering in je huishoud.
[ Voor 9% gewijzigd door andru123 op 02-02-2026 17:04 ]
- RobertMe
- Registratie: Maart 2009
- Laatst online: 20:57
- ASRock DeskMini
- Mini-box picoPSU
- Computer-accessoires
- Fujitsu
- Kontron
- Mini-box
- Leicke
- Fujitsu D3644-B
- Fujitsu D3642-B
- Leicke ULL Power Supply 120 W
- Mini-box picoPSU 90
- ASRock DeskMini 310
- Mini-box picoPSU 80 + 60W Adapter Power Kit
- Fujitsu D3643-H
- FSP
- Kontron K3843-B
- Kontron K3842-Q
- FSP FSP096-AHAN3
- Mini-box PicoPSU-90 + 84W (Fortron) Adapter Power Kit
- Barebones
Daarvoor koop je tegenwoordig 8GB RAM? Misschien nog minder?andru123 schreef op maandag 2 februari 2026 @ 17:00:
Mijn guess 40-50W. Dat zow ik niet 24/7 draaien, kost dan 120€ per jaar.
Zelf getest op een i5 10th generatie kleine 2 maand terug.
Met Coral USB of OpenVINO was er maar weinig verschil in vermogen uit het stopcontact.
Maar met de Coral had ik sowieso veel instabiliteit en errors op de USB bus (pass-through in proxmox).
Dus gebruik ik nu enkel OpenVINO voor ML (en de GPU sowieso ook FFMPEG hw accel).
DDR3 gaat welRobertMe schreef op maandag 2 februari 2026 @ 17:17:
[...]
Daarvoor koop je tegenwoordig 8GB RAM? Misschien nog minder?
- RobertMe
- Registratie: Maart 2009
- Laatst online: 20:57
- ASRock DeskMini
- Mini-box picoPSU
- Computer-accessoires
- Fujitsu
- Kontron
- Mini-box
- Leicke
- Fujitsu D3644-B
- Fujitsu D3642-B
- Leicke ULL Power Supply 120 W
- Mini-box picoPSU 90
- ASRock DeskMini 310
- Mini-box picoPSU 80 + 60W Adapter Power Kit
- Fujitsu D3643-H
- FSP
- Kontron K3843-B
- Kontron K3842-Q
- FSP FSP096-AHAN3
- Mini-box PicoPSU-90 + 84W (Fortron) Adapter Power Kit
- Barebones
Punt was, dat als het onzuinige systeem verkocht wordt dat de besparing op stroom dan misschien wel een honderd euro per jaar kan zijn. Maar je voor die 100 euro geen RAM / nieuw systeem koopt. Dus nouja, je koopt voor €100 vast DDR3 RAM, maar daarmee koop je heden ten dage geen zuinig systeem. Dus ben je weer terug bij af (onzuinig systeem met "te hoog" verbruik en dus hoge kosten in gebruik, vs lagere kosten aan ge-/verbruik maar hoge aanschafkosten).
- mrmrmr
- Registratie: April 2007
- Niet online
𓅓 𓂋 𓅓 𓂋 𓅓 𓂋
- Mini-box picoPSU
- ASRock DeskMini
- Computer-accessoires
- Barebones
- Fujitsu
- Kontron
- Leicke
- Mini-box
- Fujitsu D3643-H
- Leicke ULL Power Supply 120 W
- Fujitsu D3644-B
- Fujitsu D3642-B
- Mini-box picoPSU 90
- ASRock DeskMini 310
- Mini-box picoPSU 80 + 60W Adapter Power Kit
- FSP
- Kontron K3843-B
- Kontron K3842-Q
- FSP FSP096-AHAN3
- Mini-box PicoPSU-90 + 84W (Fortron) Adapter Power Kit
- Voedingen
- ASRock
- Moederborden
Als je tweedehands zoekt kun je beter kijken naar Intel 8th gen - 11th gen desktop. Vermijd oude professionele servers met onzuinige iLO/IPMI/RAID controllers. Met name A-merken zoals Fujitsu (v.a. 6th gen) en HP hebben zuinige modellen neergezet als desktop voor de professionele werkplekmarkt. Vaak kun je voor een bepaald model verbruikscijfers vinden. Zowel bij HP zelf als bij Energy Star. 10th/11th gen systemen van bekende consumentendesktopfabrikanten kunnen ook redelijk zuinig zijn. Zie gepinde posts van deel 2 van dit topic. Daarna werd het in het algemeen slechter voor deze groep qua idle verbruik.
- andru123
- Registratie: Februari 2004
- Laatst online: 17-04 14:25
- FSP
- Kontron K3843-B
- Kontron K3842-Q
- FSP FSP096-AHAN3
- Mini-box PicoPSU-90 + 84W (Fortron) Adapter Power Kit
- ASRock DeskMini
- Mini-box picoPSU
- Computer-accessoires
- Kontron
- Mini-box
- Leicke
- Fujitsu
- Fujitsu D3644-B
- Fujitsu D3642-B
- Leicke ULL Power Supply 120 W
- Mini-box picoPSU 90
- ASRock DeskMini 310
- Mini-box picoPSU 80 + 60W Adapter Power Kit
- Fujitsu D3643-H
- Voedingen
- Barebones
Ik vind het iets aan het hoge kant. Heb je alle BIOS settings nagelopen? Audio uit? Welke c-states bereik je? Alles staat op goed in powertop? Mischien proberen de ventilatoren helemaal loskoppelen?Luc45 schreef op vrijdag 30 januari 2026 @ 17:11:
Nu zit ik met Proxmox idle op ~12W, niet verkeerd in mijn ogen.
Uit mijn ervaring, undervolten scheelt helemaal niks voor idle, allen maakt systeem instabiel in de lagere slaapstanden.
Daarom overweeg ik om, als ik in de maandelijkse update info zie dat er een killer feature bijkomt, die ik absoluut wil gaan gebruiken, om HA te migreren naar mijn HTPC/NAS PC.
Die PC zal dan 24/7 gaan draaien, ipv enkel als ik TV kijk of gebruik maak van de server funkties.
Eventueel kan ik nog bekijken of ik hem s'nachts niet automatisch uit laat gaan, en s'morgens terug opstart via een systemd timer
Momenteel gebruikt hij 18-20W als ik TV kijk en NAS en andere server funkties draaien.
De 8-10W van de 24/7 draaiende O-droid valt dan wel weg.
Iemand ervaring met hoeveel het verschil in energieverbruik en gebruikservaring is tussen HA in een VM (Linux kernel based) of in docker ?
Ik weet dat de HA addons niet mogelijk zijn in docker, maar die heb ik ook niet nodig,
Ik denk niet dat Docker noemenswaardige overhead geeft.mbbs1024 schreef op woensdag 4 februari 2026 @ 00:09:
[...]
Iemand ervaring met hoeveel het verschil in energieverbruik en gebruikservaring is tussen HA in een VM (Linux kernel based) of in docker ?
Je kunt het allemaal aan de praat krijgen middels configuration.yaml. Ook kun je hacs installeren in de docker container: $ sudo docker exec homeassistant_docker_container_naam wget -O - https://get.hacs.xyz | bash -Ik weet dat de HA addons niet mogelijk zijn in docker, maar die heb ik ook niet nodig,
(Je kunt eerst even naar https://get.hacs.xyz om het script te checken.)
Met rtcwake kun je de machine vertellen dat hij op dag X om Y uur weer op moet starten.
[ Voor 9% gewijzigd door Jerie op 04-02-2026 01:25 ]
"Nobody is very good at self-reflection, I'm afraid." -- Linus Torvalds. Kindprofielen zijn binnenkort weer beschikbaar.
- RobertMe
- Registratie: Maart 2009
- Laatst online: 20:57
- ASRock DeskMini
- Mini-box picoPSU
- Computer-accessoires
- Fujitsu
- Kontron
- Mini-box
- Leicke
- Fujitsu D3644-B
- Fujitsu D3642-B
- Leicke ULL Power Supply 120 W
- Mini-box picoPSU 90
- ASRock DeskMini 310
- Mini-box picoPSU 80 + 60W Adapter Power Kit
- Fujitsu D3643-H
- FSP
- Kontron K3843-B
- Kontron K3842-Q
- FSP FSP096-AHAN3
- Mini-box PicoPSU-90 + 84W (Fortron) Adapter Power Kit
- Barebones
Jerie schreef op woensdag 4 februari 2026 @ 01:25:
[...]
Je kunt het allemaal aan de praat krijgen middels configuration.yaml. Ook kun je hacs installeren in de docker container: $ sudo docker exec homeassistant_docker_container_naam wget -O - https://get.hacs.xyz | bash -
HACS zijn geen addons. HACS zijn custom componenten (/plugins) voor Home Assistant zelf. Addons, of tegenwoordig apps, zijn voor HAOS en is extra software, in de vorm van extra (Docker) containers die je in het OS draait. Met apps (/addons) kun je bv Zigbee2mqtt draaien, of de UniFi Network Controller, of Vaultwarden, of.... Apps is dus een manier om van de HA(OS) doos een "volwaardige server" te maken i.p.v. een single purpose OS.
Maar als je een eigen OS installatie gebruikt en daar HA Container op draait ben je vast in staat om al die software die je in HAOS via apps installeert gewoon zelf te draaien.
(Je kunt eerst even naar https://get.hacs.xyz om het script te checken.)
Als je het wantrouwd (waar an zich niks mis mee is) moet je het script downloaden, controleren, en dan de download uitvoeren. Als je direct van wget / curl het script naar bash piped kan de server dit detecteren*, én dus een ander / aangepast script over de lijn sturen. Dus als je het script wantrouwd zou ik er wel ook voor zorgen dat je zeker weet dat je datgene uitvoert dat je ook gecontroleerd hebt.
* Door het pipen wordt het script ook regel voor regel gedownload. De server kan daarbij een sleep over de lijn sturen die er dus voor zorgt dat bash een aantal seconden niks doet en de server kan dit detecteren doordat er dus ook een aantal seconden niet verder gelezen (/gedownload) wordt.
[ Voor 31% gewijzigd door RobertMe op 04-02-2026 04:57 ]
Hacs maakt het wel wat makkelijker, om ze te installeren en up to date te houden.
Momenteel heb ik als addons File editor, Samba share, terminal & SSH, en Google drive backup.
Allemaal dingen die niet meer nodig zijn als HA in een container draait, want dan staat de HA data gewoon op je host PC waar de docker container op draait, en kan je daar gewoon aan zonder gebruik te maken van die addons, en kan je het backup gebeuren ook gewoon meenemen in de backup van de server, zodat ik ook op dat vlak die Google afhankelijkheid kan uitschakelen.
Maar terug naar mijn originele vraag, en het energiezuinige aspect. hoeveel verschil zou er zijn tussen het draaien van HA in een VM, tegenover in een docker container ?
Op mijn O-droid zie ik dat de CPU load gemiddeld 2-3% is, dus op een 13de gen intel CPU zal dat al zeker niet veel voorstellen denk ik, en de O-droid verbruikt gemiddeld 8W.
Ik denk niet dat als ik HA naar mijn server PC migreer, dat dat voor extra 8W verbruik zal zorgen, omdat er geen extra hardware en voeding bijkomt, enkel een kleine extra CPU load.
Wil je het weten (op zich interessant), koop dan een Brennenstuhl PM 231 E. Die kosten rond de 20 EUR. Vergelijk dan op dezelfde machine een VM versus Home Assistant. In ieder geval zul je je VM RAM moeten assignen, en disk space. Dat is dus al overhead.
Vandaar dat veel mensen ook in Proxmox graag containers gebruiken, terwijl ik een VM draai en daar dan de containers in. Dat komt omdat ik het OS dat draait (dat ook weer van alles doet) graag los wil hebben van Proxmox. Maar als mensen het zonder VM kunnen: helemaal prima!
"Nobody is very good at self-reflection, I'm afraid." -- Linus Torvalds. Kindprofielen zijn binnenkort weer beschikbaar.
- RobertMe
- Registratie: Maart 2009
- Laatst online: 20:57
- ASRock DeskMini
- Mini-box picoPSU
- Computer-accessoires
- Fujitsu
- Kontron
- Mini-box
- Leicke
- Fujitsu D3644-B
- Fujitsu D3642-B
- Leicke ULL Power Supply 120 W
- Mini-box picoPSU 90
- ASRock DeskMini 310
- Mini-box picoPSU 80 + 60W Adapter Power Kit
- Fujitsu D3643-H
- FSP
- Kontron K3843-B
- Kontron K3842-Q
- FSP FSP096-AHAN3
- Mini-box PicoPSU-90 + 84W (Fortron) Adapter Power Kit
- Barebones
Lijkt mij host < macvlan / ipvlan < bridge. Bij host zal er 0 overhead zijn want er is helemaal geen isolatie. Bij macvlan / ipvlan is er een directe (macvlan/ipvlan) interface in de network namespace van de container. En bij bridge heb je de overhead van 1. Routeren naar de bridge; 2. De bridge die het naar de juiste interface moet sturen; 3. Die juiste interface is een veth interface die alles weer 1-op-1 doorzet naar een gekoppelde veth interface in de andere network namespace.Jerie schreef op woensdag 4 februari 2026 @ 22:48:
Docker kan wel voor iets hogere overhead zorgen (bijv. de networking mode in host i.p.v. macvlan of ipvlan)
Maar uiteindelijk zal dat allemaal wel meevallen.
En daarnaast, @mbbs1024, bij HA Container vs HAOS ook niet vergeten: HAOS draait ook gewoon Docker en vervolgens HA Container. De overhead die HA Container / HA in Docker heeft heb je dus ook met HAOS (and then some).
En vervolgens heb je de nadelen van VM (algemene overhead "door een VM te draaien", OS in VM kan geen goede / "volledige" power management doen) en een "dubbel OS" overhead in dat ook in die VM weer iets van logging zal draaien, en andere achtergrond zaken die er altijd wel zijn en die ook al op Proxmox draaien.
HAOS is gewoon een OS voor een RPi achtig systeem waarbij je in hun ecosysteem zit. Totaal niet wat je moet willen als één zuinige server wilt, maar je kunt ook zeggen ik wil hardware graag scheiden van elkaar. Is ook iets voor te zeggen. Je kunt dan de machine ook ergens anders neerzetten.
Zo had ik ook dat mijn Bluetooth adapter niet het hele huis zag. Class I BT gekocht (met antenne) en ik zie ineens de halve straat. Terwijl het qua W minder kost dan een ESP32 (die je met ESP BT Proxy kunt gebruiken).
"Nobody is very good at self-reflection, I'm afraid." -- Linus Torvalds. Kindprofielen zijn binnenkort weer beschikbaar.
Ik krijg een 19" server rack met genoeg ruimte. De twijfel;
- een kant en klare 19" server kopen, maar dat is veel enterprise georiënteerd met CPU's die niet passen bij mijn use case
- een simpele miniPC kopen met bijv.
- zelf een 19" server bouwen (maar met welke onderdelen dan? daarom relevant in dit topic)
Ik heb wel wat ervaring met het zelf bouwen van pc's, en dat is volgens mij met de jaren alleen maar makkelijker geworden. Maar de keuze qua hardware vind ik lastig en ik vertrouw de gebruikelijke AI modellen nog niet echt merk ik. Hebben jullie tips?
Ik zit zelf in deze richting te denken.
| # | Categorie | Product | Prijs | Subtotaal |
|---|---|---|---|---|
| 1 | Processors | Intel Core i3-12100 Boxed | € 112,52 | € 112,52 |
| 1 | Moederborden | Gigabyte B760M DS3H DDR4 | € 92,99 | € 92,99 |
| 1 | Interne harde schijven | WD Purple (256MB cache, WD43PURZ), 4TB | € 149,90 | € 149,90 |
| 1 | Behuizingen | Inter-Tech IPC 2U-2098-SL | € 109,90 | € 109,90 |
| 1 | Geheugen intern | Lexar Thor LD4BU016G-R3600GDWG | € 0,- | € 0,- |
| 1 | Voedingen | be quiet! Pure Power 11 400W | € 168,- | € 168,- |
| 1 | Interne ssd's | WD Blue SN580 500GB | € 114,- | € 114,- |
| Totaal | € 747,31 | |||
[ Voor 57% gewijzigd door valdi op 08-02-2026 12:30 ]
- mrmrmr
- Registratie: April 2007
- Niet online
𓅓 𓂋 𓅓 𓂋 𓅓 𓂋
- Mini-box picoPSU
- ASRock DeskMini
- Computer-accessoires
- Barebones
- Fujitsu
- Kontron
- Leicke
- Mini-box
- Fujitsu D3643-H
- Leicke ULL Power Supply 120 W
- Fujitsu D3644-B
- Fujitsu D3642-B
- Mini-box picoPSU 90
- ASRock DeskMini 310
- Mini-box picoPSU 80 + 60W Adapter Power Kit
- FSP
- Kontron K3843-B
- Kontron K3842-Q
- FSP FSP096-AHAN3
- Mini-box PicoPSU-90 + 84W (Fortron) Adapter Power Kit
- Voedingen
- ASRock
- Moederborden
Het probleem bij 19" rackmounted behuizing is dat de koeling geforceerd wordt. Dat moet aangezien een plat model geen natuurlijke koeling heeft. Warme lucht stijgt, dus je kan beter een tower behuizing kiezen. Dat benadert een schoorsteen, die van nature warme lucht uitstoot. Verse lucht kan het beste aan de onderkant naar binnen komen.
Bij 19" modellen, met name de 1U pizza-dozen, maar ook de wat hogere 2U modellen worden vaak kleine ventilatoren toegepast die op enorm hoge snelheid draaien. Bij opstarten klinken ze vaak als een straaljager. Het verbruikt daarvan is soms wel 15W op zichzelf. Als een ventilator nodig is, dan is een 120mm ventilator of groter beter en zuiniger per hoeveelheid verplaatste lucht.
Het geheugen dat je hebt is overclock gaming geheugen op 1.35V, dat is lang niet zo zuinig als bij standaard DDR4 1.2V. De timings zijn ook van invloed, hoe sneller, hoe hoger het verbruik. Standaard JEDEC geheugen heeft SPD profielen met de JEDEC timings. Dat hoort altijd goed te werken en het is doorgaans ook het zuinigste soort. De processor bevat de geheugencontroller.
De vraag bij Lexar Thor LD4BU016G-R3600GDWG is of er SPD profielen aanwezig zijn met de correcte timings. Dat specificaties geven alleen XMP 2.0 settings. JEDEC DDR4-3200 is de hoogste aantal MT/s. Je kan misschien de BIOS instellen zodat die kiest voor SPD/JEDEC (XMP uitschakelen).
- andru123
- Registratie: Februari 2004
- Laatst online: 17-04 14:25
- FSP
- Kontron K3843-B
- Kontron K3842-Q
- FSP FSP096-AHAN3
- Mini-box PicoPSU-90 + 84W (Fortron) Adapter Power Kit
- ASRock DeskMini
- Mini-box picoPSU
- Computer-accessoires
- Kontron
- Mini-box
- Leicke
- Fujitsu
- Fujitsu D3644-B
- Fujitsu D3642-B
- Leicke ULL Power Supply 120 W
- Mini-box picoPSU 90
- ASRock DeskMini 310
- Mini-box picoPSU 80 + 60W Adapter Power Kit
- Fujitsu D3643-H
- Voedingen
- Barebones
Maar voor je systeem eigenlijk een picoPSU is de beste keuze. Het wordt lastig om een ATX voeding in je case te monteren - de lucht intake zit op de onderkant en ik zie geen gaten op de onderkant van je case. Tenzij je de case verticaal plaatst. PicoPSU past er prima in ieder geval.
De test kan je teruglezen op https://www.hardwareluxx....eillance-hdd-mit-cmr.html
De Toshiba S300 had in deze test het laagste stroomverbruik bij schrijven maar is een SMR model
- mrmrmr
- Registratie: April 2007
- Niet online
𓅓 𓂋 𓅓 𓂋 𓅓 𓂋
- Mini-box picoPSU
- ASRock DeskMini
- Computer-accessoires
- Barebones
- Fujitsu
- Kontron
- Leicke
- Mini-box
- Fujitsu D3643-H
- Leicke ULL Power Supply 120 W
- Fujitsu D3644-B
- Fujitsu D3642-B
- Mini-box picoPSU 90
- ASRock DeskMini 310
- Mini-box picoPSU 80 + 60W Adapter Power Kit
- FSP
- Kontron K3843-B
- Kontron K3842-Q
- FSP FSP096-AHAN3
- Mini-box PicoPSU-90 + 84W (Fortron) Adapter Power Kit
- Voedingen
- ASRock
- Moederborden
PowerChoice documentatieDabei warten wir genau 10 Minuten ab, bevor wir die Messung starten. In dieser Zeit wird das System nicht direkt von uns angesprochen. 10 Minuten haben wir als Wert gewählt, weil Seagate Festplatten mit PowerChoice nach 15 min in den Standby-Modus gehen und wir so noch die laufende Festplatte messen können.
Dus ik denk dat die 2,71W voor draaiend idle geldt, hoewel niet 100% zeker is dat de draaisnelheid niet is verminderd tijdens de 10 minuten wachttijd. Dat geldt mogelijk ook voor WD drives waarvan de draaisnelheid onduidelijk is.
@blauw puntje Als er voortdurend wordt geschreven (met name camerastreams) is inderdaad vooral de schrijfverbruik van belang. Hardwareluxx meet die op 4,21W tijdens wegschrijven van 50GB.
[ Voor 10% gewijzigd door mrmrmr op 09-02-2026 09:25 ]
Nu heb ik op dit moment niet echt een grote case nodig, moederbordje, 1 hdd, nvme plankje, psu, klaar. Dan zijn de kosten van een zelfbouw rack-server het eigenlijk niet waard en kan ik me beter oriënteren op een gebruikte desktop pc (small form factor) met een recente intel cpu. Mocht ik in de toekomst wél meer chassis ruimte nodig hebben, dan is dat een probleem voor de toekomst. Plan op wat je nu nodig hebt, toch..
- andru123
- Registratie: Februari 2004
- Laatst online: 17-04 14:25
- FSP
- Kontron K3843-B
- Kontron K3842-Q
- FSP FSP096-AHAN3
- Mini-box PicoPSU-90 + 84W (Fortron) Adapter Power Kit
- ASRock DeskMini
- Mini-box picoPSU
- Computer-accessoires
- Kontron
- Mini-box
- Leicke
- Fujitsu
- Fujitsu D3644-B
- Fujitsu D3642-B
- Leicke ULL Power Supply 120 W
- Mini-box picoPSU 90
- ASRock DeskMini 310
- Mini-box picoPSU 80 + 60W Adapter Power Kit
- Fujitsu D3643-H
- Voedingen
- Barebones