@Boinkie Ik zou ook weg blijven van de echte shell van HA OS om geen issues te krijgen met updates. Er is wel een Portainer addon waar je volgens mij een nieuwe container mee kan starten.
Ik probeer hier de add-on Nginx Proxy Manager te installeren maar krijg het niet aan de gang.
MariaDB geïnstalleerd en draait, Nginx Proxy Manager geïnstalleerd en start ook.
Ga ik echter naar de WebUI dan probeer ik in te loggen met de default login, staat er bad gateway onder.
Gekke is er staat ook bij het versienummer van de WebUI 0.0.0
Iemand een tip hoe ik het werkend kan krijgen?
MariaDB geïnstalleerd en draait, Nginx Proxy Manager geïnstalleerd en start ook.
Ga ik echter naar de WebUI dan probeer ik in te loggen met de default login, staat er bad gateway onder.
Gekke is er staat ook bij het versienummer van de WebUI 0.0.0
Iemand een tip hoe ik het werkend kan krijgen?
Hoezo?Kenhas schreef op zondag 4 september 2022 @ 12:41:
Kan het verkeerd lezen maar spreken deze berichten mekaar niet tegen? @_Arthur of bedoel je hetzelfde?
@Slonzo Is dan wel verwarrend dat ik in de github repo zie staan dat je de simulatie kunt toevoegen in het Energy Dashboard
Een sensor die niet in het energy dashboard geconfigureerd wordt, telt ook niet mee voor de energy stats.
Of je kan 'm toch toevoegen en dan telt het wel mee (en vertekent het de realiteit). Aan jou de keuze.
Of misschien begrijp ik je vraag niet?
Iemand?Toppe schreef op zondag 4 september 2022 @ 09:30:
Iemand een idee?
YAML:
1 2 3 4 5 6 7 8 9 10 11 12 13 14 15 16 - id: '1653987570806' alias: Airco button pressed description: 'Toggle AC if button is pressed.' trigger: - device_id: 01266c1eece85b56c4a160a3bf21422f domain: deconz platform: device type: remote_button_short_press subtype: '' condition: [] action: - service: input_button.press data: {} target: entity_id: input_button.airco mode: single
Deze automation zou de helper input_button.airco moeten indrukken, maar dat gebeurt niet. Hij is gestopt met werken ná een herstart.
Onder het logboek staat de ingedrukte knop wel:
[...]
Laatste keer dat input_button.airco is ingedrukt: 11 uur geleden.
Ik dacht in eerste instantie dat device_id veranderd zou zijn maar dat is niet het geval.
Ik gebruik input_button.airco nu verder in Node-Red omdat het mij niet lukte om de airco te laten "toggle'n" als de knop werd ingedrukt.
Donstil: Je moet kopen wat je wilt hebben. Niet wat je nodig hebt!
Ik vond (vind) het verwarrend dat in de github repo de batterij sim is toegevoegd. Daarom dat ik dacht dat ze niet meetelden want waarom zou iemand iets virtueel toevoegen die alle cijfers beïnvloeden. Het energy dashboard vind ik wel handig maar een grafana oplossing werkt natuurlijk ook goedSlonzo schreef op zondag 4 september 2022 @ 23:09:
[...]
Hoezo?
Een sensor die niet in het energy dashboard geconfigureerd wordt, telt ook niet mee voor de energy stats.
Of je kan 'm toch toevoegen en dan telt het wel mee (en vertekent het de realiteit). Aan jou de keuze.
Of misschien begrijp ik je vraag niet?
2x Marstek Venus E 5.12 v153 - CT003 V117 - BMS 212 en 215
Ik heb een topic geopend over de RFRobot SEN0395 human presence sensor. Een sensor die stilzittende en/of slapende mensen kan detecteren. Perfecte aanvulling voor bewegingsensoren dus. Vrijwel alle bevindingen zijn zeer positief tot nu toe dus ik denk dat het een perfecte aanvulling kan zijn voor elk domoticasysteem.
Voor Home Assistant is er uitgebreide ondersteuning
Voor Home Assistant is er uitgebreide ondersteuning
Voor zover ik weet werkt Deconz met events. In ieder geval wel voor al mijn knoppen die ik via Deconz heb geïntegreerd.
Voorbeeldje voor een short press:
YAML:
1
2
3
4
5
6
| trigger: - platform: event event_type: "deconz_event" event_data: device_id: 8a2ea6de85f43628d4eb06833825f0bc event: 1002 |
- 1001 = long press
- 1002 = short press
- 1003 = release
- 1004 = double press
https://github.com/TheFes..._button_desk_marleen.yaml
(ik heb onder long press, en release geen acties zitten, maar heb het wel opgenomen in de automation om later wel makkelijk acties te kunnen toevoegen)
Is het niet weer een device trigger issue? Zie je in de trace ook niet dat de automation is afgetrapt? Vervang hem dan eens door een state trigger. DeConz is inderdaad met events
[ Voor 11% gewijzigd door Septillion op 05-09-2022 09:04 ]
Ik zie in de logging van de sensor netjes dat de knop ingedrukt wordt:Septillion schreef op maandag 5 september 2022 @ 09:03:
[...]
Is het niet weer een device trigger issue? Zie je in de trace ook niet dat de automation is afgetrapt? Vervang hem dan eens door een state trigger. DeConz is inderdaad met eventsEvent trigger dus eens proberen?
/f/image/ClY7r5vlCfhMs1tOzMuLR9uf.png?f=fotoalbum_large)
Die automation wordt dus niet afgevuurd. Zal eens proberen met @TheFes zn suggestie. Gek genoeg heeft het wel probleemloos gewerkt.
[ Voor 5% gewijzigd door Toppe op 05-09-2022 09:08 ]
Donstil: Je moet kopen wat je wilt hebben. Niet wat je nodig hebt!
@Toppe Volgens mij die je daar ook het probleem ook. HA vind dat er geen automation aan hangt. Maar je zou niet de eerste zijn waar device triggers het af laten weten.
@Toppe Moet je niet gewoon het blok onder trigger en onder action 2 spaties verder laten inspringen?
Dat is wel netter volgens de YAML specificaties, maar dit wordt ook gewoon geaccepteerd.verjager schreef op maandag 5 september 2022 @ 09:17:
@Toppe Moet je niet gewoon het blok onder trigger en onder action 2 spaties verder laten inspringen?
Dan kom ik hier op uit?TheFes schreef op maandag 5 september 2022 @ 09:02:
[...]
Voor zover ik weet werkt Deconz met events. In ieder geval wel voor al mijn knoppen die ik via Deconz heb geïntegreerd.
Voorbeeldje voor een short press:
YAML:
1 2 3 4 5 6 trigger: - platform: event event_type: "deconz_event" event_data: device_id: 8a2ea6de85f43628d4eb06833825f0bc event: 1002Met choose kun je het allemaal in één automation zetten, zoals bijvoorbeeld hier:
- 1001 = long press
- 1002 = short press
- 1003 = release
- 1004 = double press
https://github.com/TheFes..._button_desk_marleen.yaml
(ik heb onder long press, en release geen acties zitten, maar heb het wel opgenomen in de automation om later wel makkelijk acties te kunnen toevoegen)
YAML:
1
2
3
4
5
6
7
8
9
10
11
12
13
14
15
| alias: Nieuwe automatisering description: "" trigger: - platform: event event_type: "deconz_event" event_data: device_id: 01266c1eece85b56c4a160a3bf21422f event: 1002 condition: [] action: - service: input_button.press data: {} target: entity_id: input_button.airco mode: single |
Zelfde resultaat, wel een knop actie geregistreerd onder de knop maar er gebeurt niets.
Donstil: Je moet kopen wat je wilt hebben. Niet wat je nodig hebt!
Wat krijg je als je onder developer tools > events naar deconz_event luistert, en dan op de knop drukt?Toppe schreef op maandag 5 september 2022 @ 09:23:
[...]
Dan kom ik hier op uit?
YAML:
1 2 3 4 5 6 7 8 9 10 11 12 13 14 15 alias: Nieuwe automatisering description: "" trigger: - platform: event event_type: "deconz_event" event_data: device_id: 01266c1eece85b56c4a160a3bf21422f event: 1002 condition: [] action: - service: input_button.press data: {} target: entity_id: input_button.airco mode: single
Zelfde resultaat, wel een knop actie geregistreerd onder de knop maar er gebeurt niets.
TheFes schreef op maandag 5 september 2022 @ 09:24:
[...]
Wat krijg je als je onder developer tools > events naar deconz_event luistert, en dan op de knop drukt?
YAML:
1
2
3
4
5
6
7
8
9
10
11
12
| event_type: deconz_event data: id: tradfri_shortcut_button unique_id: 68:0a:e2:ff:fe:12:27:dd event: 1002 device_id: 01266c1eece85b56c4a160a3bf21422f origin: LOCAL time_fired: "2022-09-05T07:25:44.116326+00:00" context: id: 01GC68MX9MZPKET01HHDYTYF2B parent_id: null user_id: null |
Hij herkent 1001, 1002 en 1003 1004 kent hij niet.
[ Voor 5% gewijzigd door Toppe op 05-09-2022 09:27 ]
Donstil: Je moet kopen wat je wilt hebben. Niet wat je nodig hebt!
En de automation trace laat niets zien?Toppe schreef op maandag 5 september 2022 @ 09:25:
[...]
YAML:
1 2 3 4 5 6 7 8 9 10 11 12 event_type: deconz_event data: id: tradfri_shortcut_button unique_id: 68:0a:e2:ff:fe:12:27:dd event: 1002 device_id: 01266c1eece85b56c4a160a3bf21422f origin: LOCAL time_fired: "2022-09-05T07:25:44.116326+00:00" context: id: 01GC68MX9MZPKET01HHDYTYF2B parent_id: null user_id: null
Hij herkent 1001, 1002 en 1003 1004 kent hij niet.
Want alleen het indrukken van een input_button zal verder ook niet zo veel doen. Of heb je daar ook weer een automation aan hangen?
Dat hij 1004 niet herkent kan kloppen, niet alle knoppen hebben all functionaliteit.
[ Voor 6% gewijzigd door TheFes op 05-09-2022 09:30 ]
Ja, nadat de helper is ingedrukt doet Node-Red een toggle. Maar de helper wordt dus niet geactiveerd. Druk ik die handmatig in werkt het perfectTheFes schreef op maandag 5 september 2022 @ 09:29:
[...]
En de automation trace laat niets zien?
Want alleen het indrukken van een input_button zal verder ook niet zo veel doen. Of heb je daar ook weer een automation aan hangen?
Donstil: Je moet kopen wat je wilt hebben. Niet wat je nodig hebt!
Je kan gewoon een nieuw dashboard maken in HA en daar de Battery Sim info aan toevoegen. Heb je geen Grafana voor benodigd en beinvloed de echte getalletjes niet.Kenhas schreef op maandag 5 september 2022 @ 08:43:
[...]
Ik vond (vind) het verwarrend dat in de github repo de batterij sim is toegevoegd. Daarom dat ik dacht dat ze niet meetelden want waarom zou iemand iets virtueel toevoegen die alle cijfers beïnvloeden. Het energy dashboard vind ik wel handig maar een grafana oplossing werkt natuurlijk ook goed
[ Voor 9% gewijzigd door _Arthur op 05-09-2022 10:10 ]
Je gebruikt zo te zien de GUI voor je automations. Als je de automation opent en de regel met event: 1002 weg haalt, en dan op de knop drukt, krijg je dan een blauwe balk boven je trigger die trigger gedetecteerd is?Toppe schreef op maandag 5 september 2022 @ 09:31:
[...]
Ja, nadat de helper is ingedrukt doet Node-Red een toggle. Maar de helper wordt dus niet geactiveerd. Druk ik die handmatig in werkt het perfect
Zo ja, probeer het dan nog eens met event: 1002 er bij?
Nee, ik gebruik losse .yaml bestanden.TheFes schreef op maandag 5 september 2022 @ 09:37:
[...]
Je gebruikt zo te zien de GUI voor je automations. Als je de automation opent en de regel met event: 1002 weg haalt, en dan op de knop drukt, krijg je dan een blauwe balk boven je trigger die trigger gedetecteerd is?
Zo ja, probeer het dan nog eens met event: 1002 er bij?
YAML:
1
2
3
4
5
6
7
8
9
10
11
12
13
14
| alias: Nieuwe automatisering description: "" trigger: - platform: event event_type: "deconz_event" event_data: device_id: 01266c1eece85b56c4a160a3bf21422f condition: [] action: - service: input_button.press data: {} target: entity_id: input_button.airco mode: single |
Nu even een lamp toegevoegd, geen enkel verschil.
YAML:
1
2
3
4
5
6
7
8
9
10
11
12
13
14
15
16
17
18
| alias: Nieuwe automatisering description: "" trigger: - platform: event event_type: "deconz_event" event_data: device_id: 01266c1eece85b56c4a160a3bf21422f condition: [] action: - service: input_button.press data: {} target: entity_id: input_button.airco - type: toggle device_id: c1b6fd2ab1594ba5683d32404e63b45f entity_id: light.keuken_spoelbak domain: light mode: single |
Maakt geen enkel verschil...
Edit: Verwijderd uit deCONZ, herstart, batterij vervangen, opnieuw gekoppeld en nog steeds het zelfde resultaat.
[ Voor 55% gewijzigd door Toppe op 05-09-2022 10:02 ]
Donstil: Je moet kopen wat je wilt hebben. Niet wat je nodig hebt!
Je lamp gedeelte klopt volgens mij ook niet, er staat geen serviceToppe schreef op maandag 5 september 2022 @ 09:47:
[...]
Nee, ik gebruik losse .yaml bestanden.
YAML:
1 2 3 4 5 6 7 8 9 10 11 12 13 14 alias: Nieuwe automatisering description: "" trigger: - platform: event event_type: "deconz_event" event_data: device_id: 01266c1eece85b56c4a160a3bf21422f condition: [] action: - service: input_button.press data: {} target: entity_id: input_button.airco mode: single
Nu even een lamp toegevoegd, geen enkel verschil.
YAML:
1 2 3 4 5 6 7 8 9 10 11 12 13 14 15 16 17 18 alias: Nieuwe automatisering description: "" trigger: - platform: event event_type: "deconz_event" event_data: device_id: 01266c1eece85b56c4a160a3bf21422f condition: [] action: - service: input_button.press data: {} target: entity_id: input_button.airco - type: toggle device_id: c1b6fd2ab1594ba5683d32404e63b45f entity_id: light.keuken_spoelbak domain: light mode: single
Maakt geen enkel verschil...
Edit: Verwijderd uit deCONZ, herstart, batterij vervangen, opnieuw gekoppeld en nog steeds het zelfde resultaat.
@TheFes @Septilliongolles schreef op maandag 5 september 2022 @ 10:22:
[...]
Je lamp gedeelte klopt volgens mij ook niet, er staat geen service
Geen idee wat het was, ik heb mijn config aangepast van een map naar een los bestand en dan doet hij het wel:
YAML:
1
2
3
4
5
6
7
8
9
10
11
12
13
14
15
16
17
18
19
20
21
22
23
24
25
26
27
| alias: AC Knop description: "" trigger: - platform: event event_type: deconz_event event_data: device_id: 01266c1eece85b56c4a160a3bf21422f event: 1002 condition: [] action: - if: - condition: state entity_id: climate.midea_ac_42880953518318 state: "off" then: - service: climate.set_hvac_mode data: hvac_mode: cool target: entity_id: climate.midea_ac_42880953518318 else: - service: climate.set_hvac_mode data: hvac_mode: "off" target: entity_id: climate.midea_ac_42880953518318 mode: single |
Pas ik hem nu weer terug aan naar een map, gebruik exact deze config dan weigert hij weer...
Donstil: Je moet kopen wat je wilt hebben. Niet wat je nodig hebt!
Werken andere automations in diezelfde map wel? En hoe heb je de include gedaan?Toppe schreef op maandag 5 september 2022 @ 10:24:
[...]
@TheFes @Septillion
Geen idee wat het was, ik heb mijn config aangepast van een map naar een los bestand en dan doet hij het wel:
YAML:
1 2 3 4 5 6 7 8 9 10 11 12 13 14 15 16 17 18 19 20 21 22 23 24 25 26 27 alias: AC Knop description: "" trigger: - platform: event event_type: deconz_event event_data: device_id: 01266c1eece85b56c4a160a3bf21422f event: 1002 condition: [] action: - if: - condition: state entity_id: climate.midea_ac_42880953518318 state: "off" then: - service: climate.set_hvac_mode data: hvac_mode: cool target: entity_id: climate.midea_ac_42880953518318 else: - service: climate.set_hvac_mode data: hvac_mode: "off" target: entity_id: climate.midea_ac_42880953518318 mode: single
Pas ik hem nu weer terug aan naar een map, gebruik exact deze config dan weigert hij weer...
TheFes schreef op maandag 5 september 2022 @ 10:38:
[...]
Werken andere automations in diezelfde map wel? En hoe heb je de include gedaan?
YAML:
1
| automation: !include_dir_merge_list include/automations |
Uit jou config gestolen
Donstil: Je moet kopen wat je wilt hebben. Niet wat je nodig hebt!
Zo, duurde ffDynaSpan schreef op donderdag 1 september 2022 @ 11:59:
@Stalensnuitje je kunt bij je automations ook de laatst gerunde terugzien met het klokicoontje op de overzichtspagina. Hier kun je de flow van je automation bekijken en zien welke stappen doorlopen zijn en waarom.
Staat er geen execution bij op het moment dat je de knop induwt? Dan is waarschijnlijk de trigger niet correct. Wat heb je nu als automation?
Het ziet er visueel als volgt uit, dit is de laatste stap waar het stopt:
/f/image/dFDq90tx5XA2GznzEfAFfQXl.png?f=fotoalbum_large)
Wat me opvalt (maar geen idee of/in hoeverre het van belang is) is dat bij deze stap de value (?) naar 'off' gaat en running_script dus(?) 'false'.
code:
1
2
3
4
5
6
7
8
9
10
11
12
13
| Executed: 5 September 2022, 10:52:12
Result:
params:
domain: input_text
service: set_value
service_data:
entity_id: koofkeukenzilver
value:
a: 'off'
t: 1662367932.374533
target: {}
running_script: false
limit: 10 |
Echt geen idee waar ik moet beginnen met troubleshooten, dus any help appreciated
volgens mij gebruik ik anders !include_dir_list voor mijn automationsToppe schreef op maandag 5 september 2022 @ 10:53:
[...]
YAML:
1 automation: !include_dir_merge_list include/automations
Uit jou config gestolen
https://github.com/TheFes...s/include/automation.yaml
Bij !include_dir_merge_list mag je (in tegenstelling tot !include_dir_list) meerdere automations per file zetten, maar daarom moet je wel aangeven dat het een list item is, door te beginnen met een streepje (en alle andere regels 2 spaties in te springen)
Je stuurt nu een dictionary naar een input_text. Dat mag niet, een input_text verwacht een string.Stalensnuitje schreef op maandag 5 september 2022 @ 11:09:
[...]
Zo, duurde ff
Het ziet er visueel als volgt uit, dit is de laatste stap waar het stopt:
[Afbeelding]
Wat me opvalt (maar geen idee of/in hoeverre het van belang is) is dat bij deze stap de value (?) naar 'off' gaat en running_script dus(?) 'false'.
code:
1 2 3 4 5 6 7 8 9 10 11 12 13Executed: 5 September 2022, 10:52:12 Result: params: domain: input_text service: set_value service_data: entity_id: koofkeukenzilver value: a: 'off' t: 1662367932.374533 target: {} running_script: false limit: 10
Echt geen idee waar ik moet beginnen met troubleshooten, dus any help appreciated
Sinds (na een update) geeft mijn "UI Lovelace Minimalist" dasboard wat problemen. Om deze op te lossen, heb ik de integratie vandaag een keer opnieuw geïnstalleerd. Helaas werken mijn Views nu niet meer
.
Zien iemand van jullie misschien wat hier mis gaat?
Mijn views staan uiteraard in de map 'views'.
Maar dat werkt dus niet...
Zien iemand van jullie misschien wat hier mis gaat?
code:
1
2
3
4
5
6
7
| --- button_card_templates: !include_dir_merge_named "../../custom_components/ui_lovelace_minimalist/__ui_minimalist__/ulm_templates/" title: "Overes 95" theme: "minimalist-mobile" background: "var(--background-image)" views: !include_dir_merge_list "views/" |
Mijn views staan uiteraard in de map 'views'.
code:
1
2
3
| - title: "Home"
icon: 'mdi:home-variant'
path: 1 |
Maar dat werkt dus niet...
Hmm ik kan sinds de laatste update niet meer inloggen op de interface, dus misschien gerelateerd? dat er 0.0.0 onderstaat klopt, dat is bij mij ook altijd al zo geweestComTech schreef op zondag 4 september 2022 @ 22:16:
Ik probeer hier de add-on Nginx Proxy Manager te installeren maar krijg het niet aan de gang.
MariaDB geïnstalleerd en draait, Nginx Proxy Manager geïnstalleerd en start ook.
Ga ik echter naar de WebUI dan probeer ik in te loggen met de default login, staat er bad gateway onder.
Gekke is er staat ook bij het versienummer van de WebUI 0.0.0
Iemand een tip hoe ik het werkend kan krijgen?
Hier was ik al bang voor, je had dit net zo goed in het Chinees kunnen schrijvenTheFes schreef op maandag 5 september 2022 @ 11:11:
[...]
Je stuurt nu een dictionary naar een input_text. Dat mag niet, een input_text verwacht een string.
Nu moet ik alsnog eerst de basics gaan leren denk ik
Welke blueprint gebruik je hier?Stalensnuitje schreef op maandag 5 september 2022 @ 11:15:
[...]
Hier was ik al bang voor, je had dit net zo goed in het Chinees kunnen schrijvenIk gebruik HA omdat het voor mij normaliter straightforward is en nu heb ik een blueprint gebruikt waarin ik (dacht ik) straightforward een invuloefening kon doen.
Nu moet ik alsnog eerst de basics gaan leren denk ik
Oh wacht, heb het al gevonden. Het lijkt fout te gaan in deze stap. Maar als ik dit test werkt het bij mij wel.
Heb je wel een input_text.koofkeukenzilver aangemaakt?
YAML:
1
2
3
4
5
| # update helper - service: input_text.set_value data: entity_id: !input helper_last_controller_event value: '{{ {"a":trigger_action,"t":as_timestamp(now())} | to_json }}' |
[ Voor 29% gewijzigd door TheFes op 05-09-2022 11:23 ]
Als je een battery sim toevoegd moet je gewoon rekening houden met het feit dat je export in je batterij zou verdwijnen, en je import uit de batterij zou komen.Kenhas schreef op maandag 5 september 2022 @ 08:43:
[...]
Ik vond (vind) het verwarrend dat in de github repo de batterij sim is toegevoegd. Daarom dat ik dacht dat ze niet meetelden want waarom zou iemand iets virtueel toevoegen die alle cijfers beïnvloeden. Het energy dashboard vind ik wel handig maar een grafana oplossing werkt natuurlijk ook goed
Het energy dashboard geeft dat aan doordat export en import samen vallen met de battery discharge en charge lijnen.
het vormt een overlay over je informatie maar past er verder niks aan aan.
/f/image/lwIF3oWoLNURRbYhvk06zxfj.png?f=fotoalbum_large)
Zoals je hier kan zien simuleer ik een 6kWh batterij, en de export en batterij import staven zijn gewoon gelijk. Zelfde geldt voor de import en batterij gebruik staven. Dus je kan die gewoon 1 op 1 wegstrepen.
Je import en export getallen veranderen niet. Dat zou pas veranderen als de energie ook daadwerkelijk opgeslagen zou worden in een daadwerkelijke batterij.
[ Voor 3% gewijzigd door Dutchess_Nicole op 05-09-2022 11:19 ]
Kia E-Niro 2019 Executiveline. OTGW/HA Enthousiasteling.
Duidelijk. Kom ik alleen nog steeds uit bij de zelfde vraag: Waarom heeft dit dan maanden lang goed gewerkt?TheFes schreef op maandag 5 september 2022 @ 11:09:
[...]
volgens mij gebruik ik anders !include_dir_list voor mijn automations
https://github.com/TheFes...s/include/automation.yaml
Bij !include_dir_merge_list mag je (in tegenstelling tot !include_dir_list) meerdere automations per file zetten, maar daarom moet je wel aangeven dat het een list item is, door te beginnen met een streepje (en alle andere regels 2 spaties in te springen)
Donstil: Je moet kopen wat je wilt hebben. Niet wat je nodig hebt!
Deze, al heb ik nu een Styrbar knop ipv een E1743 gebruikt.
Ah, dat zal het zijn! Die heb ik in de blueprint wel (zo) ingevuld, maar waar vul ik deze code dan nu verder in?TheFes schreef op maandag 5 september 2022 @ 11:17:
[...]
Welke blueprint gebruik je hier?
Oh wacht, heb het al gevonden. Het lijkt fout te gaan in deze stap. Maar als ik dit test werkt het bij mij wel.
Heb je wel een input_text.koofkeukenzilver aangemaakt?
YAML:
1 2 3 4 5 # update helper - service: input_text.set_value data: entity_id: !input helper_last_controller_event value: '{{ {"a":trigger_action,"t":as_timestamp(now())} | to_json }}'
Die kun je aanmaken onder Settings > Integrations & Devices > HelpersStalensnuitje schreef op maandag 5 september 2022 @ 11:30:
[...]
Ah, dat zal het zijn! Die heb ik in de blueprint wel (zo) ingevuld, maar waar vul ik deze code dan nu verder in?
Verschilt per device. Sommige zijn door de dev toegevoegd (zoals hue dimmer switches en nog een heel aantal). De andere inderdaad niet.TheFes schreef op maandag 5 september 2022 @ 09:02:
[...]
Voor zover ik weet werkt Deconz met events. In ieder geval wel voor al mijn knoppen die ik via Deconz heb geïntegreerd.
deCONZ Community Manager | deCONZ Discord: https://discord.gg/HvzTwcB
Moet ik dit lezen als "het zijn altijd events, maar bij een aantal devices zijn ze ook via device triggers te selecteren"?Mimiix schreef op maandag 5 september 2022 @ 11:41:
[...]
Verschilt per device. Sommige zijn door de dev toegevoegd (zoals hue dimmer switches en nog een heel aantal). De andere inderdaad niet.
Ja, dat is mijn ervaring.TheFes schreef op maandag 5 september 2022 @ 11:45:
[...]
Moet ik dit lezen als "het zijn altijd events, maar bij een aantal devices zijn ze ook via device triggers te selecteren"?
deCONZ Community Manager | deCONZ Discord: https://discord.gg/HvzTwcB
Ik had nog een .yaml bestand met daarin en automation en die werkte soms wel soms niet. Heb die dus nu in de GUI na gemaakt en ben benieuwd of hij nu wél goed werkt.TheFes schreef op maandag 5 september 2022 @ 10:38:
[...]
Werken andere automations in diezelfde map wel? En hoe heb je de include gedaan?
Donstil: Je moet kopen wat je wilt hebben. Niet wat je nodig hebt!
Misschien al beantwoord, maar zigbee devices kunnen ook direct gebind worden zonder interventie van een hub. Zo komen de ikea tradfri lampen al gebind met een remote. Nadeel is dat ze eerst moeten gereset worden om aan je bestaande netwerk toe te voegen. En daarbij verloor (mijn) Styrbar (remote) met een LED2003G10 combinatie wel de kleurtemperatuur-regel-mogelijkheden (Z2M). Wellicht zijn er wel betere combinaties?Vos schreef op zondag 4 september 2022 @ 12:00:
Zijn er tweakers die een bekabelde smart switch gebruiken met smart lampen? In bijv. de keuken wil ik graag de spotjes kunnen bedienen met een switch. Ook wil ik graag de temperatuur van de spotjes kunnen regelen (bijv via adaptive lighting).
Nu is de combi smart switch + smart lamp veelal een issue lees ik. Hoe lossen jullie zoiets op?
Het kan met een wireless switch, alleen het zou fijn dat het ook werkt als HA bijv down is oid. Dus weinig afhankelijkheden. Of is dit een utopie?
Aangezien ik merk dat iets meer kennis van yaml handig is en het -zo lijkt het- niet onwijs ingewikkeld is ben ik me er even wat aan het verdiepen.
Ik heb nu dit:
Nu wil ik een elseif maken zodat vrouwlief een notificatie krijgt als ze thuis is (en ik niet) maar het lijkt er op dat HA geen elseif optie kent in deze situatie, maar dat lijkt me stug?
Ik heb nu dit:
YAML:
1
2
3
4
5
6
7
8
9
10
11
12
13
14
15
16
17
18
19
20
21
22
23
24
25
26
27
28
29
30
31
32
33
34
35
| alias: Garage deur open description: "" trigger: - type: opened platform: device device_id: 407ca40b8bb8b8fb59a5f89772737979 entity_id: binary_sensor.garage_deur domain: binary_sensor condition: - condition: template value_template: >- {{ as_timestamp(now()) - as_timestamp(states.binary_sensor.garage_deur.last_changed) > 60 }} action: - if: - condition: state entity_id: person.ej state: werk then: - service: notify.mobile_app_ej data: title: Garage deur message: Is langer dan 60 seconden geopend else: - service: notify.mobile_app_ej data: data: push: sound: name: default critical: 1 volume: 1 title: Garage deur message: De garage deur is langer dan 60 seconden geopend! mode: single |
Nu wil ik een elseif maken zodat vrouwlief een notificatie krijgt als ze thuis is (en ik niet) maar het lijkt er op dat HA geen elseif optie kent in deze situatie, maar dat lijkt me stug?
Donstil: Je moet kopen wat je wilt hebben. Niet wat je nodig hebt!
Je kunt weer een if in de else nesten, of, wat ik zou aanraden, choose gebruiken in plaats van ifToppe schreef op maandag 5 september 2022 @ 12:47:
Aangezien ik merk dat iets meer kennis van yaml handig is en het -zo lijkt het- niet onwijs ingewikkeld is ben ik me er even wat aan het verdiepen.
Ik heb nu dit:
YAML:
1 2 3 4 5 6 7 8 9 10 11 12 13 14 15 16 17 18 19 20 21 22 23 24 25 26 27 28 29 30 31 32 33 34 35 alias: Garage deur open description: "" trigger: - type: opened platform: device device_id: 407ca40b8bb8b8fb59a5f89772737979 entity_id: binary_sensor.garage_deur domain: binary_sensor condition: - condition: template value_template: >- {{ as_timestamp(now()) - as_timestamp(states.binary_sensor.garage_deur.last_changed) > 60 }} action: - if: - condition: state entity_id: person.ej state: werk then: - service: notify.mobile_app_ej data: title: Garage deur message: Is langer dan 60 seconden geopend else: - service: notify.mobile_app_ej data: data: push: sound: name: default critical: 1 volume: 1 title: Garage deur message: De garage deur is langer dan 60 seconden geopend! mode: single
Nu wil ik een elseif maken zodat vrouwlief een notificatie krijgt als ze thuis is (en ik niet) maar het lijkt er op dat HA geen elseif optie kent in deze situatie, maar dat lijkt me stug?
Thanks. Dit doet inderdaad wat ik zocht.TheFes schreef op maandag 5 september 2022 @ 12:58:
[...]
Je kunt weer een if in de else nesten, of, wat ik zou aanraden, choose gebruiken in plaats van if
Wat ik vooral lastig vind is dat alles zo uit elkaar getrokken is qua layout. De padding is in mijn ogen onnodig groot. Daarbij was het mooi geweest als je ze kon filteren. Je nu alleen zoeken in de namen en dat werkt IMO niet altijd efficient.
[ Voor 12% gewijzigd door Toppe op 05-09-2022 13:18 ]
Donstil: Je moet kopen wat je wilt hebben. Niet wat je nodig hebt!
Bedoel je in de automation GUI? Die gaat in 2022.9 helemaal op de schop. Vanaf woensdag is het een stuk compacter.Toppe schreef op maandag 5 september 2022 @ 13:14:
[...]
Thanks. Dit doet inderdaad wat ik zocht.
Wat ik vooral lastig vind is dat alles zo uit elkaar getrokken is qua layout. De padding is in mijn ogen onnodig groot. Daarbij was het mooi geweest als je ze kon filteren. Je nu alleen zoeken in de namen en dat werkt IMO niet altijd efficient.
Je kunt ook filteren op entity, device of area met het filter knopje rechtsbovenin.
Ik ben benieuwd naar woensdag, dit werkt niet echt heel relaxt als je het mij vraagt.TheFes schreef op maandag 5 september 2022 @ 13:31:
[...]
Bedoel je in de automation GUI? Die gaat in 2022.9 helemaal op de schop. Vanaf woensdag is het een stuk compacter.
Je kunt ook filteren op entity, device of area met het filter knopje rechtsbovenin.
Filter optie had ik nog niet gevonden, thanks! Voor nu lekker aanrommelen en hopen dat ik de meeste vanuit Node-Red naar HA kan omzetten, scheelt toch weer wat
Donstil: Je moet kopen wat je wilt hebben. Niet wat je nodig hebt!
Sneak peak uit de betaToppe schreef op maandag 5 september 2022 @ 13:34:
[...]
Ik ben benieuwd naar woensdag, dit werkt niet echt heel relaxt als je het mij vraagt.
Filter optie had ik nog niet gevonden, thanks! Voor nu lekker aanrommelen en hopen dat ik de meeste vanuit Node-Red naar HA kan omzetten, scheelt toch weer wat
* Toppe heeft zich tegen (waarschijnlijk) iedereen zijn advies nu aangemeld voor het beta kanaal!
YOLO en vaak ben je te bang
Edit: Dit is inderdaad stukken beter qua indeling en padding.
[ Voor 10% gewijzigd door Toppe op 05-09-2022 13:52 ]
Donstil: Je moet kopen wat je wilt hebben. Niet wat je nodig hebt!
De beta is aardig stabiel doorgaans, zeker 2 dagen voor de final.Toppe schreef op maandag 5 september 2022 @ 13:44:
[...]
* Toppe heeft zich tegen (waarschijnlijk) iedereen zijn advies nu aangemeld voor het beta kanaal!
YOLO en vaak ben je te bang
Edit: Dit is inderdaad stukken beter qua indeling en padding.
Maar ik draai denk ik al een jaar vanaf b0 de beta, en heb eigenlijk nooit issues.
@TheFes Je choose suggestie werkt prima. Ik had dus ook het idee om deze voor de sproeier in de voortuin te gebruiken. Heb onderstaand scriptje aangemaakt maar gek genoeg krijg ik geen notificatie en schakelt HA de sproeier niet uit.
YAML:
1
2
3
4
5
6
7
8
9
10
11
12
13
14
15
16
17
18
19
20
21
22
23
24
25
26
27
28
29
30
31
| alias: Sproeier staat te lang aan description: "" trigger: - platform: device type: turned_on device_id: 14d3118b6797c90f6d4308fe0399ba38 entity_id: switch.sproeier_voortuin domain: switch condition: [] action: - choose: - conditions: - condition: template value_template: >- {{ as_timestamp(now()) - as_timestamp(states.switch.sproeier_voortuin.last_changed) > 30 }} sequence: - service: notify.mobile_app_ej data: message: Sproeier staat nog aan! - conditions: - condition: template value_template: >- {{ as_timestamp(now()) - as_timestamp(states.switch.sproeier_voortuin.last_changed) > 60}} sequence: - type: turn_off device_id: 14d3118b6797c90f6d4308fe0399ba38 entity_id: switch.sproeier_voortuin domain: switch mode: single |
Donstil: Je moet kopen wat je wilt hebben. Niet wat je nodig hebt!
Ik heb een aantal (groot)verbruikers van stroom in mijn huis voorzien van tussenstekkers, en ik lees dus het verbruik uit.
Ik heb een 4tal pagina's gemaakt op mijn dashboard, waar ik per dag, maand, jaar en totaal laat optellen, in zowel kWh als €, per apparaat.
Werkt uitstekend. Maar, ik wil eigenlijk meer. Wat ik zou willen, is dat 'ie automatisch een optelsommetje doet per dag, maand, jaar, en totaal.
Dus met andere woorden, vandaag:
wasmachine 1kwh
tv 0,6 kwh
koelkast, 0,89 kwh.
En dat er dan ergens een blokje onder staat, waarin het resultaat van dat optelsommetje wordt weergegeven, in dit voorbeeld dus 1 + 0,6 + 0,89 = 2,49 kWh. Datzelfde wil ik dan doen voor het bij behorende bedrag.
Echter, voor de andere die categorieën (maandelijks, jaarlijks, dus nadrukkelijk niet dagelijks) zou ik graag willen dat 'ie dat per tijdseenheid optelt.
Oftewel, stel dat het dagelijkse voorbeeld hierboven x30 dagen voor september, over de hele maand dan uitkomt op 74.7. dan wil ik dat bij 'maand' ergens kunnen tonen, maarrrrrr, als de maand september voorbij is, dan wil ik dat hij dat totaal voor die maand in kwh en euro onthoudt/ergens wegschrijft, en dan voor oktober weer opnieuw begint.
Ik wil namelijk per maand, jaar en overall de totalen kunnen zien, zonder dat die totalen voor een betreffende tijdseenheid gewist wordt op het moment dat een nieuwe tijdseenheid start, en hij dus alles reset, want dan ben ik de historie kwijt.
Oftewel, ik wil per maand, na een heel jaar, dus ergens 2x 12 waarden hebben staan (voor elke maand 1):
Januari: 178 kwh
Januari: (stel dat mijn tarief 30 cent is) € 53,4
Februari: 166 kwh
Februari: € 49,8
En ditzelfde dan ook voor jaar.
Zo kan ik dan voor elke maand/jaar het totaal voor die maand/dat jaar zien. Overall geeft me al de totalen per apparaat in kwh en euro's dus daar hoef ik dat niet voor.
Voor dagelijks hoef ik het ook niet omdat ie dan 365 x2 waarden moet wegschrijven, dat lijkt me wat overdreven.
Maar, ik kan niet programmeren en ik gok dus maar dat dit mogelijk is, maar klopt dat, en zo ja, hoe?
Ik heb een 4tal pagina's gemaakt op mijn dashboard, waar ik per dag, maand, jaar en totaal laat optellen, in zowel kWh als €, per apparaat.
Werkt uitstekend. Maar, ik wil eigenlijk meer. Wat ik zou willen, is dat 'ie automatisch een optelsommetje doet per dag, maand, jaar, en totaal.
Dus met andere woorden, vandaag:
wasmachine 1kwh
tv 0,6 kwh
koelkast, 0,89 kwh.
En dat er dan ergens een blokje onder staat, waarin het resultaat van dat optelsommetje wordt weergegeven, in dit voorbeeld dus 1 + 0,6 + 0,89 = 2,49 kWh. Datzelfde wil ik dan doen voor het bij behorende bedrag.
Echter, voor de andere die categorieën (maandelijks, jaarlijks, dus nadrukkelijk niet dagelijks) zou ik graag willen dat 'ie dat per tijdseenheid optelt.
Oftewel, stel dat het dagelijkse voorbeeld hierboven x30 dagen voor september, over de hele maand dan uitkomt op 74.7. dan wil ik dat bij 'maand' ergens kunnen tonen, maarrrrrr, als de maand september voorbij is, dan wil ik dat hij dat totaal voor die maand in kwh en euro onthoudt/ergens wegschrijft, en dan voor oktober weer opnieuw begint.
Ik wil namelijk per maand, jaar en overall de totalen kunnen zien, zonder dat die totalen voor een betreffende tijdseenheid gewist wordt op het moment dat een nieuwe tijdseenheid start, en hij dus alles reset, want dan ben ik de historie kwijt.
Oftewel, ik wil per maand, na een heel jaar, dus ergens 2x 12 waarden hebben staan (voor elke maand 1):
Januari: 178 kwh
Januari: (stel dat mijn tarief 30 cent is) € 53,4
Februari: 166 kwh
Februari: € 49,8
En ditzelfde dan ook voor jaar.
Zo kan ik dan voor elke maand/jaar het totaal voor die maand/dat jaar zien. Overall geeft me al de totalen per apparaat in kwh en euro's dus daar hoef ik dat niet voor.
Voor dagelijks hoef ik het ook niet omdat ie dan 365 x2 waarden moet wegschrijven, dat lijkt me wat overdreven.
Maar, ik kan niet programmeren en ik gok dus maar dat dit mogelijk is, maar klopt dat, en zo ja, hoe?
Och ja, je moet toch wat he.
Energy dashboard aanzetten en de prijzen van je energie invullen. Dat zit er allemaal standaard in.Just_A_User schreef op maandag 5 september 2022 @ 15:17:
Ik heb een aantal (groot)verbruikers van stroom in mijn huis voorzien van tussenstekkers, en ik lees dus het verbruik uit.
Ik heb een 4tal pagina's gemaakt op mijn dashboard, waar ik per dag, maand, jaar en totaal laat optellen, in zowel kWh als €, per apparaat.
Werkt uitstekend. Maar, ik wil eigenlijk meer. Wat ik zou willen, is dat 'ie automatisch een optelsommetje doet per dag, maand, jaar, en totaal.
Dus met andere woorden, vandaag:
wasmachine 1kwh
tv 0,6 kwh
koelkast, 0,89 kwh.
En dat er dan ergens een blokje onder staat, waarin het resultaat van dat optelsommetje wordt weergegeven, in dit voorbeeld dus 1 + 0,6 + 0,89 = 2,49 kWh. Datzelfde wil ik dan doen voor het bij behorende bedrag.
Echter, voor de andere die categorieën (maandelijks, jaarlijks, dus nadrukkelijk niet dagelijks) zou ik graag willen dat 'ie dat per tijdseenheid optelt.
Oftewel, stel dat het dagelijkse voorbeeld hierboven x30 dagen voor september, over de hele maand dan uitkomt op 74.7. dan wil ik dat bij 'maand' ergens kunnen tonen, maarrrrrr, als de maand september voorbij is, dan wil ik dat hij dat totaal voor die maand in kwh en euro onthoudt/ergens wegschrijft, en dan voor oktober weer opnieuw begint.
Ik wil namelijk per maand, jaar en overall de totalen kunnen zien, zonder dat die totalen voor een betreffende tijdseenheid gewist wordt op het moment dat een nieuwe tijdseenheid start, en hij dus alles reset, want dan ben ik de historie kwijt.
Oftewel, ik wil per maand, na een heel jaar, dus ergens 2x 12 waarden hebben staan (voor elke maand 1):
Januari: 178 kwh
Januari: (stel dat mijn tarief 30 cent is) € 53,4
Februari: 166 kwh
Februari: € 49,8
En ditzelfde dan ook voor jaar.
Zo kan ik dan voor elke maand/jaar het totaal voor die maand/dat jaar zien. Overall geeft me al de totalen per apparaat in kwh en euro's dus daar hoef ik dat niet voor.
Voor dagelijks hoef ik het ook niet omdat ie dan 365 x2 waarden moet wegschrijven, dat lijkt me wat overdreven.
Maar, ik kan niet programmeren en ik gok dus maar dat dit mogelijk is, maar klopt dat, en zo ja, hoe?
Evt. kun je je data ook nog doorgeven aan een leuke TSDB en je eigen grafiekjes in grafana bouwen.
Kia E-Niro 2019 Executiveline. OTGW/HA Enthousiasteling.
Iemand enig idee of er een manier is om automations een herstart te laten overleven? Ik heb wat automations die een timer gebruiken om na een bepaalde tijd weer een device uit te zetten, maar als ik "in dat window" Hass herstart, gaat het device nooit meer uit, want de automation stopt..
Owner of DBIT Consultancy | DJ BassBrewer
In je triggers de homeassistant restart meenemen en dan je normale actions doorlopen werkt niet? Hooguit zou de aan fase dan wat langer duren maar de state kan zichzelf dan iig weer herstellen.DennusB schreef op maandag 5 september 2022 @ 15:43:
Iemand enig idee of er een manier is om automations een herstart te laten overleven? Ik heb wat automations die een timer gebruiken om na een bepaalde tijd weer een device uit te zetten, maar als ik "in dat window" Hass herstart, gaat het device nooit meer uit, want de automation stopt..
Kia E-Niro 2019 Executiveline. OTGW/HA Enthousiasteling.
timers overleven een herstart (als je die optie aanzet) dus dat zou geen probleem hoeven te zijn.DennusB schreef op maandag 5 september 2022 @ 15:43:
Iemand enig idee of er een manier is om automations een herstart te laten overleven? Ik heb wat automations die een timer gebruiken om na een bepaalde tijd weer een device uit te zetten, maar als ik "in dat window" Hass herstart, gaat het device nooit meer uit, want de automation stopt..
Wel moet je dan een trigger maken op het aflopen van de timer.
Er is dan nog wel een risico dat je timer precies afloopt wanneer HA aan het herstarten is, dat zou je kunnen afvangen door HA start ook als trigger op te nemen, en te checken of je apparaat aan staat
Onderstaand voorbeeld is eventueel door middel van choose of if-then ook in één automation te stoppen
YAML:
1
2
3
4
5
6
7
8
9
10
11
12
13
14
15
| - alias: automation 1 trigger: - device gaat aan action: - zet timer van 10 minuten - alias: automation 2 trigger: - timer loopt af - HA is opgestart condition: - timer is afgelopen - device staat aan action: - zet device uit |
Dit zal nooit iets doen, je triggert namelijk op het moment dat je sproeier switch van state wijzigt naar onToppe schreef op maandag 5 september 2022 @ 14:53:
@TheFes Je choose suggestie werkt prima. Ik had dus ook het idee om deze voor de sproeier in de voortuin te gebruiken. Heb onderstaand scriptje aangemaakt maar gek genoeg krijg ik geen notificatie en schakelt HA de sproeier niet uit.
YAML:
1 2 3 4 5 6 7 8 9 10 11 12 13 14 15 16 17 18 19 20 21 22 23 24 25 26 27 28 29 30 31 alias: Sproeier staat te lang aan description: "" trigger: - platform: device type: turned_on device_id: 14d3118b6797c90f6d4308fe0399ba38 entity_id: switch.sproeier_voortuin domain: switch condition: [] action: - choose: - conditions: - condition: template value_template: >- {{ as_timestamp(now()) - as_timestamp(states.switch.sproeier_voortuin.last_changed) > 30 }} sequence: - service: notify.mobile_app_ej data: message: Sproeier staat nog aan! - conditions: - condition: template value_template: >- {{ as_timestamp(now()) - as_timestamp(states.switch.sproeier_voortuin.last_changed) > 60}} sequence: - type: turn_off device_id: 14d3118b6797c90f6d4308fe0399ba38 entity_id: switch.sproeier_voortuin domain: switch mode: single
Er is dus net een state change geweest, en last_changed zal tijdens het evalueren van je choose een paar miliseconden geleden zijn, dus nooit meer dan 30 of 60 seconden.
BTW ik zou aanraden om state triggers, en service calls te gebruiken. Mocht je ooit een nieuwe switch.sproeier_voortuin moeten kopen, dan hoef je alleen die switch weer hetzelfde entity_id te geven. Je kunt een device_id niet wijzigen, dus als je device triggers/actions gebruikt moet je in alle automations overal het device gaan vervangen.
BTW2 datetimes omzetten naar timestamps is nergens voor nodig, wat je nu hebt kun je ook herschrijven naar:
YAML:
1
2
3
| - condition: template value_template: >- {{ now() - states.switch.sproeier_voortuin.last_changed > timedelta(seconds=30) }} |
BTW3 aangezien 60 groter is dan 30, zal de 2e optie van deze choose nooit bereikt kunnen worden (zelfs niet met een andere trigger). Hij zal ook bij groter dan 60 al gestopt zijn bij groter dan 30.
[ Voor 10% gewijzigd door TheFes op 05-09-2022 16:07 ]
voor belangstellenden; er zijn nog USB google corals op voorraad: https://nl.rs-online.com/...tool-accessories/2017821/
Klinkt logisch, maar wat is dan wel een juiste trigger?TheFes schreef op maandag 5 september 2022 @ 16:02:
[...]
Dit zal nooit iets doen, je triggert namelijk op het moment dat je sproeier switch van state wijzigt naar on
Er is dus net een state change geweest, en last_changed zal tijdens het evalueren van je choose een paar miliseconden geleden zijn, dus nooit meer dan 30 of 60 seconden.
BTW ik zou aanraden om state triggers, en service calls te gebruiken. Mocht je ooit een nieuwe switch.sproeier_voortuin moeten kopen, dan hoef je alleen die switch weer hetzelfde entity_id te geven. Je kunt een device_id niet wijzigen, dus als je device triggers/actions gebruikt moet je in alle automations overal het device gaan vervangen.
BTW2 datetimes omzetten naar timestamps is nergens voor nodig, wat je nu hebt kun je ook herschrijven naar:
YAML:
1 2 3 - condition: template value_template: >- {{ now() - states.switch.sproeier_voortuin.last_changed > timedelta(seconds=30) }}
BTW3 aangezien 60 groter is dan 30, zal de 2e optie van deze choose nooit bereikt kunnen worden (zelfs niet met een andere trigger). Hij zal ook bij groter dan 60 al gestopt zijn bij groter dan 30.
Donstil: Je moet kopen wat je wilt hebben. Niet wat je nodig hebt!
Ik zou denk ik de trigger niet wijzigen, maar op het moment van de trigger 2 timers zetten en aan het aflopen van die timers de acties hangen.Toppe schreef op maandag 5 september 2022 @ 17:25:
[...]
Klinkt logisch, maar wat is dan wel een juiste trigger?
Het is me uiteindelijk gelukt om hem aan Z2M toe te voegen.
Hoe bedien jij hem, via automation of toevallig controllerx?
Via een automation krijg ik hem wel werkend met een Z2M groep, maar op een of andere manier niet via ControllerX.
"Op de wind van gisteren kun je vandaag niet zeilen"
Weet iemand welke mogelijkheden er nog zijn om een slimmer meter uit te lezen middels een p1 kabel naar usb?
Ik heb hier een P1 kabel naar USB en heb Home Assistant in een VM op mijn Synology draaien. Op de een of andere manier krijg ik alleen een hoop conflicten met mijn Conbee II stick als ik een USB hub in de Synology doe en dan zowel de Conbee II stick en de P1 kabel erin doe.
Nu heb ik ook wel een Raspberry Pi draaien voor o.a. Pihole, en vroeg me af of er nog andere mogelijkheden zijn om de Slimme meter uit te lezen.
Het blijft enorm balen dat die Conbee II stick zo gevoelig is. Je kunt hierdoor alleen maar die stick aansluiten op de nas en niks anders.
Ik heb hier een P1 kabel naar USB en heb Home Assistant in een VM op mijn Synology draaien. Op de een of andere manier krijg ik alleen een hoop conflicten met mijn Conbee II stick als ik een USB hub in de Synology doe en dan zowel de Conbee II stick en de P1 kabel erin doe.
Nu heb ik ook wel een Raspberry Pi draaien voor o.a. Pihole, en vroeg me af of er nog andere mogelijkheden zijn om de Slimme meter uit te lezen.
Het blijft enorm balen dat die Conbee II stick zo gevoelig is. Je kunt hierdoor alleen maar die stick aansluiten op de nas en niks anders.
Als je dit kunt lezen, dan werkt mij Signature!
Gebruik je een verlengkabel van enkele meters om je conbee II stick op aan te sluiten? Dat werkt alleszins beter ...Wachten... schreef op maandag 5 september 2022 @ 19:34:
Weet iemand welke mogelijkheden er nog zijn om een slimmer meter uit te lezen middels een p1 kabel naar usb?
Ik heb hier een P1 kabel naar USB en heb Home Assistant in een VM op mijn Synology draaien. Op de een of andere manier krijg ik alleen een hoop conflicten met mijn Conbee II stick als ik een USB hub in de Synology doe en dan zowel de Conbee II stick en de P1 kabel erin doe.
Nu heb ik ook wel een Raspberry Pi draaien voor o.a. Pihole, en vroeg me af of er nog andere mogelijkheden zijn om de Slimme meter uit te lezen.
Het blijft enorm balen dat die Conbee II stick zo gevoelig is. Je kunt hierdoor alleen maar die stick aansluiten op de nas en niks anders.
Ja dat heb ik..... Ik heb eerst een USB 2.0 hub van circa 15cm lang, en daarin gaat dan een USB2.0 verlengkabel van circa 2 meter met daarin de Conbee II stick. De P1 kabel zit rechtstreeks op de USB HUB aangesloten.tistjendop schreef op maandag 5 september 2022 @ 19:43:
[...]
Gebruik je een verlengkabel van enkele meters om je conbee II stick op aan te sluiten? Dat werkt alleszins beter ...
De verlengkabel los in de Synology samen met de Conbee II werkt prima, maar zodra ik die hub er tussen gooi, dan krijg ik allerlei problemen.
Als je dit kunt lezen, dan werkt mij Signature!
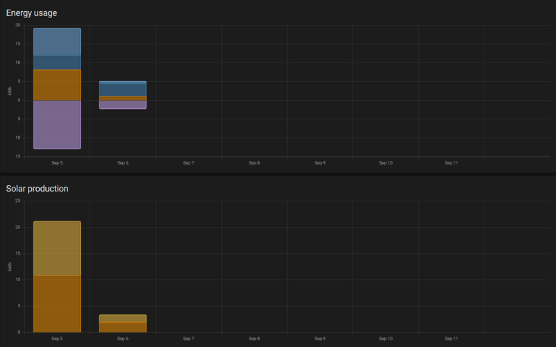
Ik heb even een vraag over het energie dashboard:
https://imgur.com/a/bVPXndH
Dit is vandaag.
Ik heb 10.4 kwh opgeleverd vandaag e de grid total staat op 1.73kwh er staat echter dat het totaal 1.49 heeft gekost terwijl ik een kwh heb ingesteld op 20 cent.
Hoe kan dat?
https://imgur.com/a/bVPXndH
Dit is vandaag.
Ik heb 10.4 kwh opgeleverd vandaag e de grid total staat op 1.73kwh er staat echter dat het totaal 1.49 heeft gekost terwijl ik een kwh heb ingesteld op 20 cent.
Hoe kan dat?
Ik gebruik het energy dashboard niet, maar ik gok dat je het teruglevertarrief niet correct hebt ingesteld? Ik vind het in ieder geval nogal toevallig dat die 1,49 overeen komt met de 0,54 + 1,27 - 0 - 0.32sgouman schreef op maandag 5 september 2022 @ 21:43:
Ik heb even een vraag over het energie dashboard:
https://imgur.com/a/bVPXndH
Dit is vandaag.
Ik heb 10.4 kwh opgeleverd vandaag e de grid total staat op 1.73kwh er staat echter dat het totaal 1.49 heeft gekost terwijl ik een kwh heb ingesteld op 20 cent.
Hoe kan dat?
Edit:
Volgens mij is het in ieder geval ook zo dat HA niet doet salderen? En daaraan gerelateerd zal de "battery simulator" discussie van vandaag hier zijn. Die zal de grid wel als een soort van batterij hanteren oftewel salderen.
[ Voor 16% gewijzigd door RobertMe op 05-09-2022 21:49 ]
Ik heb een rflink en een ups naast de Conbee. Zou gewoon moeten werken.Wachten... schreef op maandag 5 september 2022 @ 19:34:
Weet iemand welke mogelijkheden er nog zijn om een slimmer meter uit te lezen middels een p1 kabel naar usb?
Ik heb hier een P1 kabel naar USB en heb Home Assistant in een VM op mijn Synology draaien. Op de een of andere manier krijg ik alleen een hoop conflicten met mijn Conbee II stick als ik een USB hub in de Synology doe en dan zowel de Conbee II stick en de P1 kabel erin doe.
Nu heb ik ook wel een Raspberry Pi draaien voor o.a. Pihole, en vroeg me af of er nog andere mogelijkheden zijn om de Slimme meter uit te lezen.
Het blijft enorm balen dat die Conbee II stick zo gevoelig is. Je kunt hierdoor alleen maar die stick aansluiten op de nas en niks anders.
Ik heb dsmr reader op de Raspberry Pi staan en dan via mqtt naar home assistant.
deCONZ Community Manager | deCONZ Discord: https://discord.gg/HvzTwcB
Ik gebruik enkel z2mKapitein187 schreef op maandag 5 september 2022 @ 19:27:
[...]
Het is me uiteindelijk gelukt om hem aan Z2M toe te voegen.
Hoe bedien jij hem, via automation of toevallig controllerx?
Via een automation krijg ik hem wel werkend met een Z2M groep, maar op een of andere manier niet via ControllerX.
iRacing Profiel -|- Mijn RaceRig -|- Mijn stream
Wat voor een soort usb hub heb jij dan?Mimiix schreef op maandag 5 september 2022 @ 22:05:
[...]
Ik heb een rflink en een ups naast de Conbee. Zou gewoon moeten werken.
Ik heb dsmr reader op de Raspberry Pi staan en dan via mqtt naar home assistant.
En die DSMR reader, is dat deze
https://dsmr-reader.readt...l/v4/explained/about.html
Misschien moet ik anders dat gewoon gaan gebruiken op de Raspberry Pi. Het ziet er wel mooi uit.
Als je dit kunt lezen, dan werkt mij Signature!
GeenWachten... schreef op maandag 5 september 2022 @ 23:00:
[...]
Wat voor een soort usb hub heb jij dan?
En die DSMR reader, is dat deze
https://dsmr-reader.readt...l/v4/explained/about.html
Misschien moet ik anders dat gewoon gaan gebruiken op de Raspberry Pi. Het ziet er wel mooi uit.
Ja, die ja. Werkt erg mooi, ik vind die interface ook echt een toevoeging.
deCONZ Community Manager | deCONZ Discord: https://discord.gg/HvzTwcB
Ik heb een Raspberry in de meterkast liggen hiervoor. Werkt perfect.Wachten... schreef op maandag 5 september 2022 @ 19:34:
Weet iemand welke mogelijkheden er nog zijn om een slimmer meter uit te lezen middels een p1 kabel naar usb?
Ik heb hier een P1 kabel naar USB en heb Home Assistant in een VM op mijn Synology draaien. Op de een of andere manier krijg ik alleen een hoop conflicten met mijn Conbee II stick als ik een USB hub in de Synology doe en dan zowel de Conbee II stick en de P1 kabel erin doe.
Nu heb ik ook wel een Raspberry Pi draaien voor o.a. Pihole, en vroeg me af of er nog andere mogelijkheden zijn om de Slimme meter uit te lezen.
Het blijft enorm balen dat die Conbee II stick zo gevoelig is. Je kunt hierdoor alleen maar die stick aansluiten op de nas en niks anders.
Ik heb een DS218+.Wachten... schreef op dinsdag 6 september 2022 @ 08:36:
@Mimiix Maar jij hebt dezelfde nas als ik toch (DS918+)
Hoe kun je dan meerdere USB apparaten aansluiten zonder USB hub?
@tlpeter
[...]
En wat gebruik jij dan daarvoor? Ook de DSMR-reader?
deCONZ Community Manager | deCONZ Discord: https://discord.gg/HvzTwcB
Ik heb een SlimmeLezer van Marcel Zuidwijk. Aansluiten op de P1 poort en op UTP en klaar.Wachten... schreef op maandag 5 september 2022 @ 19:34:
Weet iemand welke mogelijkheden er nog zijn om een slimmer meter uit te lezen middels een p1 kabel naar usb?
Ik heb hier een P1 kabel naar USB en heb Home Assistant in een VM op mijn Synology draaien. Op de een of andere manier krijg ik alleen een hoop conflicten met mijn Conbee II stick als ik een USB hub in de Synology doe en dan zowel de Conbee II stick en de P1 kabel erin doe.
Nu heb ik ook wel een Raspberry Pi draaien voor o.a. Pihole, en vroeg me af of er nog andere mogelijkheden zijn om de Slimme meter uit te lezen.
Het blijft enorm balen dat die Conbee II stick zo gevoelig is. Je kunt hierdoor alleen maar die stick aansluiten op de nas en niks anders.
Donstil: Je moet kopen wat je wilt hebben. Niet wat je nodig hebt!
Aha, en daar zitten 2 USB poorten op zie ik.
Ik blijf het jammer en raar vinden dat Synology (meestal) maar 1 USB poort op hun NAS systemen maakt.
Maar zoals jij en @tlpeter al aangeven is het sowieso niet meer echt een issue als ik de P1 aan ga sluiten op de Raspberry Pi
Ik moet alleen even kijken of dit ook te installeren is op Dietpi (want die draai ik op mijn Raspberry) Of zouden jullie eerder een aparte Raspberry pi, of Pi zero gebruiken hiervoor? Ik heb er namelijk nog 2 liggen. Ik draai namelijk ook een VPN op mijn Raspberry Pi en wil niet teveel kwetsbaarheden (troep) installeren op die Pi. Dit is overigens een gevoel en baseer het nergens op.
@Toppe Ja dank je voor je reactie. Ik heb hier alleen een P1 kabel liggen en een Raspberry Pi. Dus het is een beetje zonde om nieuwe spullen aan te schaffen.
[ Voor 9% gewijzigd door Wachten... op 06-09-2022 08:49 ]
Als je dit kunt lezen, dan werkt mij Signature!
Ah, als je dat al hebt zou ik inderdaad lekker DSRM reader installeren. Dat heb ik in mijn vorige woning ook gebruikt maar was nu klaar met al die rommel in de meterkast.Wachten... schreef op dinsdag 6 september 2022 @ 08:48:
@Toppe Ja dank je voor je reactie. Ik heb hier alleen een P1 kabel liggen en een Raspberry Pi. Dus het is een beetje zonde om nieuwe spullen aan te schaffen.
Werkte hier perfect moet ik toegeven. Weinig problemen mee gehad en accurate data die altijd netjes in HA binnen kwam.
Donstil: Je moet kopen wat je wilt hebben. Niet wat je nodig hebt!
Is je hub powered? Mogelijk maakt dat nog uit.Wachten... schreef op dinsdag 6 september 2022 @ 08:48:
[...]
Aha, en daar zitten 2 USB poorten op zie ik.
Ik blijf het jammer en raar vinden dat Synology (meestal) maar 1 USB poort op hun NAS systemen maakt.
Maar zoals jij en @tlpeter al aangeven is het sowieso niet meer echt een issue als ik de P1 aan ga sluiten op de Raspberry Pi
Ik moet alleen even kijken of dit ook te installeren is op Dietpi (want die draai ik op mijn Raspberry) Of zouden jullie eerder een aparte Raspberry pi, of Pi zero gebruiken hiervoor? Ik heb er namelijk nog 2 liggen. Ik draai namelijk ook een VPN op mijn Raspberry Pi en wil niet teveel kwetsbaarheden (troep) installeren op die Pi. Dit is overigens een gevoel en baseer het nergens op.
@Toppe Ja dank je voor je reactie. Ik heb hier alleen een P1 kabel liggen en een Raspberry Pi. Dus het is een beetje zonde om nieuwe spullen aan te schaffen.
Ik heb er zelfs 3. 1 aan de voorkant, 2 achter.Wachten... schreef op dinsdag 6 september 2022 @ 08:48:
[...]
Aha, en daar zitten 2 USB poorten op zie ik.
Ik zou gewoon lekker die raspberry PI doen met MQTT. Werkt hier heel mooi. Mocht je vragen hebben, weet je me te vinden
deCONZ Community Manager | deCONZ Discord: https://discord.gg/HvzTwcB
Hij kan wel aangesloten worden op stroom, maar is niet noodzakelijk. Dus hij is ook zelf powerdTheFes schreef op dinsdag 6 september 2022 @ 08:52:
[...]
Is je hub powered? Mogelijk maakt dat nog uit.
Wat ik ook overal zie en lees, is dat mensen gewoon normale non powered USB hubs gebruiken.
Als je dit kunt lezen, dan werkt mij Signature!
dat energie dashbord is een leuk idee hoor, maar het wordt wel een beetje vermoeiend om dat elke keer stuk te zien gaan. Gebruik het nu al een hele tijd, ziet er leuk uit maar doet weer "raar". Sensoren veranderen elke keer, zijn niet te vinden, worden volgende keer weer "automagisch" gefixt.
Ik weet het niet meer, denk dat ik het maar even laat, tenzij iemand nog een lumineus idee heeft
Ik weet het niet meer, denk dat ik het maar even laat, tenzij iemand nog een lumineus idee heeft
Remember: A CRAY is the only computer that runs an endless loop in just 4 hours...
Ik zou het toch even proberen met de stekker er in als ik jou was.Wachten... schreef op dinsdag 6 september 2022 @ 08:53:
[...]
Hij kan wel aangesloten worden op stroom, maar is niet noodzakelijk. Dus hij is ook zelf powerd
Wat ik ook overal zie en lees, is dat mensen gewoon normale non powered USB hubs gebruiken.
Ik ben ook maar n=1, maar ik herken dit totaal niet. Energie Dashboard werkt bij mij zonder problemen. Alleen de Growatt integratie ligt er soms uit, maar dat ligt aan Growatt, niet aan HA.Bockelaar schreef op dinsdag 6 september 2022 @ 08:53:
dat energie dashbord is een leuk idee hoor, maar het wordt wel een beetje vermoeiend om dat elke keer stuk te zien gaan. Gebruik het nu al een hele tijd, ziet er leuk uit maar doet weer "raar". Sensoren veranderen elke keer, zijn niet te vinden, worden volgende keer weer "automagisch" gefixt.
Ik weet het niet meer, denk dat ik het maar even laat, tenzij iemand nog een lumineus idee heeft
Maar wat gebruik je dan precies, en hoe gebruik je het precies (met welke hardware etc). Het is anders lastig voor anderen om het te beoordelen.Bockelaar schreef op dinsdag 6 september 2022 @ 08:53:
dat energie dashbord is een leuk idee hoor, maar het wordt wel een beetje vermoeiend om dat elke keer stuk te zien gaan. Gebruik het nu al een hele tijd, ziet er leuk uit maar doet weer "raar". Sensoren veranderen elke keer, zijn niet te vinden, worden volgende keer weer "automagisch" gefixt.
Ik weet het niet meer, denk dat ik het maar even laat, tenzij iemand nog een lumineus idee heeft
Verder ben ik het er wel mee eens dat dingen over het algemeen gewoon goed moeten werken. Ik ben er ook wel achter gekomen dat je soms beter dingen kunt scheiden van elkaar en dat je het veel makkelijker troubleshooten is.
@Mimiix
Ik ga denk ik gewoon Docker installeren op mijn Dietpi. Dat is de handigste manier als ik het hier zo lees toch?
En kon jij niet iets zinnigs zeggen over de veiligheid van de Raspberry Pi en dit soort projecten? Zoals gezegd run ik ook een VPN e.d., en het laatste wat ik wil, is dat ik mijn netwerk in gevaar breng.
Anders heb ik namelijk ook de mogelijkheid om een gehele aparte Raspberry Pi te gebruiken die ik nog heb liggen.
Als je dit kunt lezen, dan werkt mij Signature!
growatt heeft voor een omvormer een sensor sensor.<serial>_energy_today. Het hjuidige dashbord ziet dat niet als solar sensor, maar "eet" alleen sensor.<plantname>_total_lifetime_energy_output. Die geeft dus een "stukke"grafiek. Vandaar het wederom dusTheFes schreef op dinsdag 6 september 2022 @ 08:57:
[...]
Ik ben ook maar n=1, maar ik herken dit totaal niet. Energie Dashboard werkt bij mij zonder problemen. Alleen de Growatt integratie ligt er soms uit, maar dat ligt aan Growatt, niet aan HA.
Ik weet het niet meer
Remember: A CRAY is the only computer that runs an endless loop in just 4 hours...
Ik snap niet waarom je op mij reageert, maar als de Growatt integratie werkt, dan werkt hij prima voor het Energy Dashboard.Bockelaar schreef op dinsdag 6 september 2022 @ 09:02:
[...]
growatt heeft voor een omvormer een sensor sensor.<serial>_energy_today. Het hjuidige dashbord ziet dat niet als solar sensor, maar "eet" alleen sensor.<plantname>_total_lifetime_energy_output. Die geeft dus een "stukke"grafiek. Vandaar het wederom dus
Ik weet het niet meer
Er is inderaad een sensor die 's nachts naar 0 gaat, en dan als de omvormer weer aan gaat naar de lifetime value terugschiet, die moet je niet gebruiken. Je moet inderdaad die andere gebruiken. Maar die werkt voor mij prima in het Energy Dashboard.
Deze is niet goed:
:fill(white):strip_exif()/f/image/4WbNJOdHruSa3KXwZnTyQkxs.png?f=user_large)
Deze werkt als een zonnetje:
Ik heb geen idee hoe Docker werkt. Dus dat zou zomaar kunnen.Wachten... schreef op dinsdag 6 september 2022 @ 09:00:
[...]
@Mimiix
Ik ga denk ik gewoon Docker installeren op mijn Dietpi. Dat is de handigste manier als ik het hier zo lees toch?
En kon jij niet iets zinnigs zeggen over de veiligheid van de Raspberry Pi en dit soort projecten? Zoals gezegd run ik ook een VPN e.d., en het laatste wat ik wil, is dat ik mijn netwerk in gevaar breng.
Anders heb ik namelijk ook de mogelijkheid om een gehele aparte Raspberry Pi te gebruiken die ik nog heb liggen.
Het apparaat staat gewoon in je netwerk en praat over het netwerk. Zolang je poorten dicht zijn zou het allemaal wel los lopen.
deCONZ Community Manager | deCONZ Discord: https://discord.gg/HvzTwcB
Iemand hier ervaring met het doorsturen van een aeotec gen5 zwave en conbee 2 stick over ser2net of andere?
Op dit ogenblik draait alles in een docker container op mijn synology nas. Ik zou echter willen upgraden naar DSM7.1 komende van 6.2. Echter wil ik niet gaan werken met usb drivers en VM's. Daarom zou ik liever de sticks koppelen aan Pi en zo deze doorsturen over het netwerk naar de containers op de NAS.
Op dit ogenblik draait alles in een docker container op mijn synology nas. Ik zou echter willen upgraden naar DSM7.1 komende van 6.2. Echter wil ik niet gaan werken met usb drivers en VM's. Daarom zou ik liever de sticks koppelen aan Pi en zo deze doorsturen over het netwerk naar de containers op de NAS.
Waarschijnlijk een simpele vraag, maar ik kan het antwoord niet vinden. Ik heb een mqtt sensor waar ik de waterflow doorgeef. Die wordt berekend door de tijd tussen pulsen te tellen, maar kan daardoor natuurlijk nooit 0 worden. Nu wil ik dat als er 5 seconden geen flow is (en dus ook geen waarde wordt doorgegeven) de sensor automatisch naar 0 gaat. Ik heb:
Maar dan wordt de sensor unavailable na 5 seconden. Hoe maak ik daar 0 van?
code:
1
2
3
4
5
6
7
8
| mqtt:
sensor:
- name: "watermeter flow"
state_topic: "homeassistant/sensor/watermeter_flow/state"
icon: mdi:water
unit_of_measurement: "l/min"
expire_after: 5
payload_not_available: "0" |
Maar dan wordt de sensor unavailable na 5 seconden. Hoe maak ik daar 0 van?
Ik ben opzoek naar een sensor om het niveau in mijn regenput te meten. Ik heb er wel al gevonden, maar ze vereisen allemaal een kabeltje voor stroom. Kennen jullie alternatieven die op batterij en wireless werken?
30x Jinko JKM380M-6RL3 (11.4kWp) 12x oost 90° - 18x west 270°, 45° incl. | Marstek Venus 5.12kWh | Vaillant Arotherm 75/5 | Zehnder ComfoAir Q450 | Tesla Model 3 Performance 2025
@TheFes jij quote mij, dus ik reageerde daar weer op, wilde je niet irriteren hoor 
Ik weet, na vorige issues in dit topic, welke sensor het moet zijn. Jammere is dat HA de juiste sensor nu niet ziet als beschikbaar voor energy dashbord. Ik kan er //frust-modus - ook niet veel documentatie over vinden, als het allemaal werkt is het prima, als het stuk is vindt je nergens wat en hoe je kunt fixen //
De growatt integratie geeft de waardes wel hoor, alleen lijkt het elke keer stuk te gaan
Ik weet, na vorige issues in dit topic, welke sensor het moet zijn. Jammere is dat HA de juiste sensor nu niet ziet als beschikbaar voor energy dashbord. Ik kan er //frust-modus - ook niet veel documentatie over vinden, als het allemaal werkt is het prima, als het stuk is vindt je nergens wat en hoe je kunt fixen //
De growatt integratie geeft de waardes wel hoor, alleen lijkt het elke keer stuk te gaan
Remember: A CRAY is the only computer that runs an endless loop in just 4 hours...
Ik gebruik P1 monitor (https://www.ztatz.nl/p1-monitor/) op de Raspberry en binnen Home Assistant.Wachten... schreef op dinsdag 6 september 2022 @ 08:36:
@Mimiix Maar jij hebt dezelfde nas als ik toch (DS918+)
Hoe kun je dan meerdere USB apparaten aansluiten zonder USB hub?
@tlpeter
[...]
En wat gebruik jij dan daarvoor? Ook de DSMR-reader?
Oh excuus, my badBockelaar schreef op dinsdag 6 september 2022 @ 09:56:
@TheFes jij quote mij, dus ik reageerde daar weer op, wilde je niet irriteren hoor
Ik weet, na vorige issues in dit topic, welke sensor het moet zijn. Jammere is dat HA de juiste sensor nu niet ziet als beschikbaar voor energy dashbord. Ik kan er //frust-modus - ook niet veel documentatie over vinden, als het allemaal werkt is het prima, als het stuk is vindt je nergens wat en hoe je kunt fixen //
De growatt integratie geeft de waardes wel hoor, alleen lijkt het elke keer stuk te gaan
Die sensor werkt dus bij mij zonder problemen.
Heeft hij de juiste attributes?
YAML:
1
2
3
| device_class: energy state_class: total_increasing unit_of_measurement: kWh |
En is er wellicht een issue met de sensor in Develper Tools > Statistics?
@Bockelaar De issues die je noemt zijn nu juist geen problemen met het energy dashboard maar met de integratie. Energy dashboard wil netjes entiteiten met kloppende state_class en unit maar als een integratie dat verprust is dat toch echt een fout daar... En ja, niet bij elke integratie is de introductie hiervan fijnloos gegaan maar zijn er ook wel veel. En zie de laatste tijd hier dus wel meer issues langs komen over de Growatt integratie.
nja, ik snap het niet (en vandaar ook de frustratie misschien). Ik wil best knutselen en proberen enzo. Ik kom er alleen niet uit en kan echt niet vinden waarom het mis gaat. Frust komt uit uit "ooooho, dat is nice, WANT!" 
Zo ziet dus mijn dag energy board eruit met die sensoren:
/f/image/zUavzqEg4OSBTWekwsIPt0G1.png?f=fotoalbum_large)
Vorige week (24-8) deed ie het nog wel goed:
/f/image/qerJ5yETAeVtn74xrZV3CsN2.png?f=fotoalbum_large)
op week niveau ziet ie er dan zo uit:
/f/image/lGSTKhZEvLvnNW8igkI1zhUq.png?f=fotoalbum_large)
en vorige week:
/f/image/9SNNp2iUdTa2YZbjSXryGCaN.png?f=fotoalbum_large)
overigens beide sensoren zien er zo uit:
Zo ziet dus mijn dag energy board eruit met die sensoren:
/f/image/zUavzqEg4OSBTWekwsIPt0G1.png?f=fotoalbum_large)
Vorige week (24-8) deed ie het nog wel goed:
/f/image/qerJ5yETAeVtn74xrZV3CsN2.png?f=fotoalbum_large)
op week niveau ziet ie er dan zo uit:
/f/image/lGSTKhZEvLvnNW8igkI1zhUq.png?f=fotoalbum_large)
en vorige week:
/f/image/9SNNp2iUdTa2YZbjSXryGCaN.png?f=fotoalbum_large)
overigens beide sensoren zien er zo uit:
code:
1
2
3
4
5
| state_class: total unit_of_measurement: kWh device_class: energy icon: mdi:solar-power friendly_name: <serial> Lifetime energy output |
[ Voor 5% gewijzigd door Bockelaar op 06-09-2022 10:28 ]
Remember: A CRAY is the only computer that runs an endless loop in just 4 hours...
state_class: total is ook oke, ik zie dat ze dat bij mij inderdaad ook zijn.Bockelaar schreef op dinsdag 6 september 2022 @ 10:20:
nja, ik snap het niet (en vandaar ook de frustratie misschien). Ik wil best knutselen en proberen enzo. Ik kom er alleen niet uit en kan echt niet vinden waarom het mis gaat. Frust komt uit uit "ooooho, dat is nice, WANT!"
Zo ziet dus mijn dag energy board eruit met die sensoren:
[Afbeelding]
Vorige week (24-8) deed ie het nog wel goed:
[Afbeelding]
op week niveau ziet ie er dan zo uit:
[Afbeelding]
en vorige week:
[Afbeelding]
overigens beide sensoren zien er zo uit:
code:
1 2 3 4 5 state_class: total unit_of_measurement: kWh device_class: energy icon: mdi:solar-power friendly_name: <serial> Lifetime energy output
Aan die spike naar beneden, en daarna weer omhoog te zien, heb je nu die sensor gebruikt die naar 0 gaat als de omvormer uit staat.
Je moet dus die andere gebruiken. als je die niet kunt selecteren, moet je dus even bij developer tools > statistics kijken.Zie je daar iets geks?
En is de friendly_name voor beide exact hetzelfde? Wijzig die dan eens voor een van de twee. Entities met dezelfde friendly name geven nog wel eens issues als je er daar één van wil selecteren.
[ Voor 4% gewijzigd door TheFes op 06-09-2022 10:38 ]
ja, dat lijkt idd gek te zijn. Ik zou verwachten dat die lifetime energy output increasing is. Ik kan me ook herinneren dat we daar eerder naar gekeken hadden omdat ik toen een <plant>.total_lifetime_energy_output hadden gebruikt die ineens niet meer zichtbaar was om te kiezen.
Nu lijken gaan deze sensoren idd ook naar 0 te gaan in de ochtend.
Dan is toch die vorige sensor, <plan> total lifetime de enige die de juiste increase laat zien. die was alleen niet de goede om in energy dashbord te gebruiken.
Als ik die er nu inzet lijkt de grafiek echter wel OK te zijn...
Nu lijken gaan deze sensoren idd ook naar 0 te gaan in de ochtend.
Dan is toch die vorige sensor, <plan> total lifetime de enige die de juiste increase laat zien. die was alleen niet de goede om in energy dashbord te gebruiken.
code:
1
2
3
4
5
| state_class: total unit_of_measurement: kWh device_class: energy icon: mdi:solar-power friendly_name: <PLANTID>Total Lifetime energy output |
Als ik die er nu inzet lijkt de grafiek echter wel OK te zijn...
[ Voor 7% gewijzigd door Bockelaar op 06-09-2022 10:49 ]
Remember: A CRAY is the only computer that runs an endless loop in just 4 hours...
gebruik jij deze battery simulator icm DSMRReader? Welke import/export sensor gebruik je?_Arthur schreef op zaterdag 3 september 2022 @ 14:42:
[...]
Heb hem ondertussen ook aan de praat. Ik simuleer een 5.1 kWh en een 7.7 kWh batterij. Om te achterhalen welke van de 2 de betere optie is om, misschien ooit, aan te schaffen. Ik gebruik eigenlijk alleen Grafana voor dashboarding (ism HA).
[Afbeelding]
Waar je energie-getallen vandaan komen maakt niet uit. Maar ik heb een Youless LS120 aan mijn P1 poort hangen en een SMA omvormer. Deze 2 voorzien de input getallen.rroetenberg schreef op dinsdag 6 september 2022 @ 11:54:
gebruik jij deze battery simulator icm DSMRReader? Welke import/export sensor gebruik je?
Dit topic is gesloten.
![]()
Let op:
Zet je code tussen ~[code=yaml] ~[/code] tags om het goed leesbaar te houden; ook makkelijker voor de eventuele foutopsporing.
Lees ook eerst even de topicstart voor je je vraag plaatst, wellicht wordt je vraag daar al beantwoord. Wil je pronken met je setup mag dat in Home Assistant - Show je setup.
Zet je code tussen ~[code=yaml] ~[/code] tags om het goed leesbaar te houden; ook makkelijker voor de eventuele foutopsporing.
Lees ook eerst even de topicstart voor je je vraag plaatst, wellicht wordt je vraag daar al beantwoord. Wil je pronken met je setup mag dat in Home Assistant - Show je setup.
:strip_exif()/f/image/EnwbarCcUoMTUOVp7A4obX2a.jpg?f=fotoalbum_large)