Ah top, dan zal ik daar eerst eens naar kijken. Momenteel geen toegang van buitenaf, vanavond maar even checken. Bedankt alvast!DynaSpan schreef op donderdag 1 september 2022 @ 11:59:
@Stalensnuitje je kunt bij je automations ook de laatst gerunde terugzien met het klokicoontje op de overzichtspagina. Hier kun je de flow van je automation bekijken en zien welke stappen doorlopen zijn en waarom.
Staat er geen execution bij op het moment dat je de knop induwt? Dan is waarschijnlijk de trigger niet correct. Wat heb je nu als automation?
Ik word helemaal gek... Snap niet waar 't fout gaat.
Ik heb deze rekensom:
x = 38
De rekensom wordt dus (0.51-38)*100=1300
ESPHome geeft mij als resultaat: -3727.1?
Ik heb deze rekensom:
code:
1
2
3
| - sensor.template.publish:
id: ontharder
state: !lambda return (0.51-x)*100; |
x = 38
De rekensom wordt dus (0.51-38)*100=1300
ESPHome geeft mij als resultaat: -3727.1?
Uhm, 0.51-38 is bij mij -37,49? * 100 = -3749. Lijkt mij dus soort van te kloppen (als je die vermelde 38 hebt afgerond maar het in werkelijkheid 37,78 is.Toppe schreef op donderdag 1 september 2022 @ 13:14:
Ik word helemaal gek... Snap niet waar 't fout gaat.
Ik heb deze rekensom:
code:
1 2 3- sensor.template.publish: id: ontharder state: !lambda return (0.51-x)*100;
x = 38
De rekensom wordt dus (0.51-38)*100=1300
ESPHome geeft mij als resultaat: -3727.1?
Maar bedoel je niet gewoon (51-x)*100? Dan is het wel 51-38 = 13, *100 = 1300.
Ik hoop dat iemand me hier een beetje in de goede richting kan schoppen. Ik heb per kamer een Home-Assistant Adaptive Lighting setup, dat werkt al heel lang als een trein. De lichten op de beneden verdieping worden met 1 schakelaar (Hue Smart Switch) ingeschakeld, maar nu wil ik eigenlijk dat bepaalde lampen vanzelf aan/uit gaan gebaseerd op de huidige lux in de woonkamer, dus overdag (als er genoeg licht is) gaan/blijven ze uit, anders gaan ze aan. Iemand een idee hoe dit slim op te lossen is?
Owner of DBIT Consultancy | DJ BassBrewer
Soms laat spotlight me in de steekRobertMe schreef op donderdag 1 september 2022 @ 13:21:
[...]
Uhm, 0.51-38 is bij mij -37,49? * 100 = -3749. Lijkt mij dus soort van te kloppen (als je die vermelde 38 hebt afgerond maar het in werkelijkheid 37,78 is.
Maar bedoel je niet gewoon (51-x)*100? Dan is het wel 51-38 = 13, *100 = 1300.
Ik denk dat het een stuk beter zou werken als je een komma zou gebruiken? Wij hanteren de komma om aan te geven "en nu komen de decimalen", de Amerikanen, en ook in elke programmeertaal die ik ken, wordt de punt gebruikt voor decimalen. En wij gebruiken dan weer een punt om de duizendtallen te onderscheiden, daar waar de Amerikanen daar de komma voor gebruiken.Toppe schreef op donderdag 1 september 2022 @ 13:24:
[...]
Soms laat spotlight me in de steek![]()
![]()
[Afbeelding]
Maar op basis van de context zou spotlight wellicht wel mogen snappen wat je bedoelt. Want in Nederland schrijft natuurlijk niemand 510 als 0.51. (en ook dan is het antwoord fout, dus blijkbaar kan spotlight het niet snappen en gooit de 0. gewoon weg en geeft een uitkomst die nergens op slaat).
Ik heb door middel van een Siri shortcuts automation, iOS focus mode en een HA automation (service: device_tracker.see) een device tracker van mijn auto gemaakt.
Dit werkt best goed, alleen als ik HA herstart, dan verliest de device tracker zijn state waardoor die op not_home komt.
Is er iemand die een idee heeft hoe ik deze toch persisted kan krijgen?
Dit werkt best goed, alleen als ik HA herstart, dan verliest de device tracker zijn state waardoor die op not_home komt.
Is er iemand die een idee heeft hoe ik deze toch persisted kan krijgen?
ik regel de automatische verlichting binnen met een sensor buiten. Een sensor binnen is nl niet handig omdat de lampen als ze aan gaan de lux waarde beinvloedenDennusB schreef op donderdag 1 september 2022 @ 13:22:
Ik hoop dat iemand me hier een beetje in de goede richting kan schoppen. Ik heb per kamer een Home-Assistant Adaptive Lighting setup, dat werkt al heel lang als een trein. De lichten op de beneden verdieping worden met 1 schakelaar (Hue Smart Switch) ingeschakeld, maar nu wil ik eigenlijk dat bepaalde lampen vanzelf aan/uit gaan gebaseerd op de huidige lux in de woonkamer, dus overdag (als er genoeg licht is) gaan/blijven ze uit, anders gaan ze aan. Iemand een idee hoe dit slim op te lossen is?
En om op een donkere dag te voorkomen dat de lampen binnen overdag aangaan heb ik helpers die aangeven of het avond, dag of nacht is.
Mede oprichter van GoT iRacen & druk met Home Assistant
Een helper maken die de waarde opslaat. Helpers zijn wel persistant.golles schreef op donderdag 1 september 2022 @ 15:14:
Ik heb door middel van een Siri shortcuts automation, iOS focus mode en een HA automation (service: device_tracker.see) een device tracker van mijn auto gemaakt.
Dit werkt best goed, alleen als ik HA herstart, dan verliest de device tracker zijn state waardoor die op not_home komt.
Is er iemand die een idee heeft hoe ik deze toch persisted kan krijgen?
Mede oprichter van GoT iRacen & druk met Home Assistant
Ik heb de slimmelezer+ van Marcel Zuidwijk gekocht.
Ik vraag me af of ik hem nu zo goed heb ingesteld:
/f/image/yMRnRi3D5YkOKAo9too5AZKO.png?f=fotoalbum_large)
Want het energy dashboard update maar 1x per uur als ik het goed zie?
Ik vraag me af of ik hem nu zo goed heb ingesteld:
/f/image/yMRnRi3D5YkOKAo9too5AZKO.png?f=fotoalbum_large)
Want het energy dashboard update maar 1x per uur als ik het goed zie?
[ Voor 7% gewijzigd door sgouman op 01-09-2022 19:17 ]
Canon EOS 5Dm3 + 5D + 7D + 300D + 1000FN + EF 17-40 4L + EF 35 1.4L + EF 50 1.8 + EF 80-200 2.8L + 550EX
hmm. Maar we leveren maar op 1 tarief terug? Of moet produced 2 er dan toch bij? of is het weekend bijvoorbeeld altijd tariff 2?Gizz schreef op donderdag 1 september 2022 @ 19:21:
@sgouman ik mis je produced tariff 2?
En ja, het every dashboard update 1x per uur.
[ Voor 7% gewijzigd door sgouman op 01-09-2022 19:27 ]
Als je twee tarieven hebt dan is het 's nachts, in het weekend en op feestdagen goedkoper (tarrif 2). Die tweede moet er waarschijnlijk wel bij. Als hij altijd op 0 blijft staan kan je hem altijd nog weghalen.sgouman schreef op donderdag 1 september 2022 @ 19:27:
[...]
hmm. Maar we leveren maar op 1 tarief terug? Of moet produced 2 er dan toch bij? of is het weekend bijvoorbeeld altijd tariff 2?
Als je één tarief hebt hoeft het niet want dan zou alles gelijk moeten zijn. Maar dan heb je ook de consumptie tarrif 2 niet nodig lijkt me.
WP: Mitsubishi Ecodan PUHZ-SHW112YAA, ERSC-VM2C, Procon ┃ PV: 4800Wp, SolarEdge SE5K, 15x JAM60S17/320, ZW 15º ┃ WTW: Zehnder Q600 ┃ SH: Home Assistant, Proxmox, Intel NUC 8i5 Mini
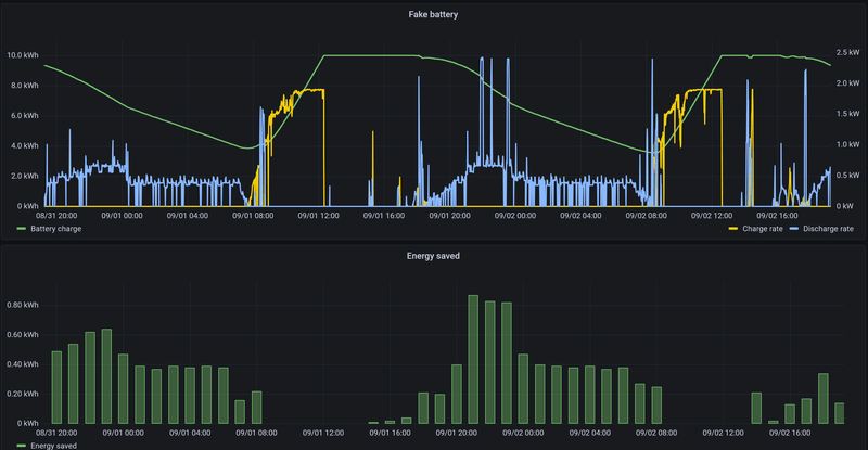
Ik zit al even te malen over een interessant 'vraagstuk'... Ik gebruik de battery sim integration om een thuisbatterij te simuleren. Dat werkt best prettig en levert leuke statistieken op. Maar ik mis er 1tje: het aantal cycles* van de batterij.
Maar ik weet niet wat de interessantste/makkelijkste manier is om dat in HASS bij te houden.
Ik dacht aan:
Bovenstaande aanpak heeft alvast als nadeel dat je een stukje'charge' voor de volgende cycle mist wanneer de charge counter boven de 100% uit komt. Al is dat verlies waarschijnlijk verwaarloosbaar voor deze statistiek.
* Voor wie niet bekend is met het idee van een 'cycle': 1 cycle bestaat uit een 0 tot 100 operatie. Dat kan effectief het laden van 0% tot 100% zijn. Of dat kan bestaan uit bvb. laden van 25% tot 75% + 10% tot 60%. Of dat kan 5x 20% bijladen zijn. Of... Je snapt het wel
Maar ik weet niet wat de interessantste/makkelijkste manier is om dat in HASS bij te houden.
Ik dacht aan:
- 2 counters: charge counter (0-100) en cycle counter (0-...).
- Triggeren op elke state change van het 'charge %' van de batterij, en indien de delta positief is: a.d.h. daarvan de charge counter optellen.
- Als de charge counter >= 100, wordt de charge counter gereset en wordt de cycle counter verhoogd.
Bovenstaande aanpak heeft alvast als nadeel dat je een stukje'charge' voor de volgende cycle mist wanneer de charge counter boven de 100% uit komt. Al is dat verlies waarschijnlijk verwaarloosbaar voor deze statistiek.
* Voor wie niet bekend is met het idee van een 'cycle': 1 cycle bestaat uit een 0 tot 100 operatie. Dat kan effectief het laden van 0% tot 100% zijn. Of dat kan bestaan uit bvb. laden van 25% tot 75% + 10% tot 60%. Of dat kan 5x 20% bijladen zijn. Of... Je snapt het wel
[ Voor 8% gewijzigd door Slonzo op 01-09-2022 20:48 ]
@Slonzo Alternatief kun je een charge counter gewoon altijd laten doortellen, en het aantal cycles berekenen door te delen door 100.
Thanks, door jouw opmerking herinnerde ik me dat de battery sim ook een teller heeft met het totaal aantal kWh dat de batterij is ingegaan. Ik heb een template sensor gemaakt die battery_energy_in (gecorrigeerd met de conversieverliezen) door de batterijcapaciteit deelt, et voila, je hebt 't aantal cycles. Veel eenvoudigerverjager schreef op donderdag 1 september 2022 @ 20:56:
@Slonzo Alternatief kun je een charge counter gewoon altijd laten doortellen, en het aantal cycles berekenen door te delen door 100.
YAML:
1
2
3
| - name: "Battery Cycle Count" state: "{{ (((states('sensor.fake_10kwh_battery_battery_energy_in') | int) * 0.9) / 10) | round(0) }}" #Multiply by efficiency factor, divide by battery capacity availability: "{{ states('sensor.fake_10kwh_battery_battery_energy_in') not in ['unknown', 'unavailable'] }}" |
[ Voor 24% gewijzigd door Slonzo op 01-09-2022 21:37 ]
Ik ben er al een tijdje naar op zoek, en zal er wellicht compleet overheen kijkentommyz schreef op woensdag 6 juli 2022 @ 09:22:
Verder gegaan met mijn theme generator card. Heb daarnaast ook een card gemaakt welke van alle cards de achtergrond onscherp maakt, zodat het wat beter is om foto's als achtergrond in te stellen. Al met al wel tevreden over het eindresultaat.
Gebruik nu het 'Waves' theme, i.c.m. mijn card welke aan de hand van de achtergrondafbeelding de kleuren van het thema bepaalt.
[Afbeelding]
[Afbeelding]
Verder supercleane setup zeg!
Mijn (noob / test / ...) setup is als volgt: HA met Z2M en een sonoff dongle gecombineerd met een ikea tradfri lamp en een styrbar remote (die er bij zat).
Z2M is er helaas niet in geslaagd om de colortemperature-knoppen van de Ikea Styrbar te laten binden met de Ikea tradfri lampen. Brightness en on/off werken wel zonder tussenkomst van HA.
Doordat de lamp/remote gelinkt is via HA, is de colortemp feature dus niet beschikbaar via de Styrbar. Ik dacht dit op te lossen door mijn eerste automation te maken die via mqtt de action van de knop getriggerd wordt en dan de ct wijzigt. Waarbij brightness nog stapsgewijs op te hogen valt, kan de colortemp enkel op een bepaalde waarde gezet worden.
Onderstaande code lijkt te werken maar niet dynamisch (op basis van huidige kleurtemp), doch ik had graag die huidige colortemp kunnen gebruiken (of een andere truck om in meerdere stappen de colortemp op te hogen/verlagen. Ik loop echter vast (en noob zijn helpt ook niet).
(Ik las na meerdere uren frustratie dat states niet beschikbaar zijn:
Templates for some triggers as well as trigger_variables only support a subset of the Home Assistant template extensions. This subset is referred to as “Limited Templates”.
Z2M is er helaas niet in geslaagd om de colortemperature-knoppen van de Ikea Styrbar te laten binden met de Ikea tradfri lampen. Brightness en on/off werken wel zonder tussenkomst van HA.
Doordat de lamp/remote gelinkt is via HA, is de colortemp feature dus niet beschikbaar via de Styrbar. Ik dacht dit op te lossen door mijn eerste automation te maken die via mqtt de action van de knop getriggerd wordt en dan de ct wijzigt. Waarbij brightness nog stapsgewijs op te hogen valt, kan de colortemp enkel op een bepaalde waarde gezet worden.
Onderstaande code lijkt te werken maar niet dynamisch (op basis van huidige kleurtemp), doch ik had graag die huidige colortemp kunnen gebruiken (of een andere truck om in meerdere stappen de colortemp op te hogen/verlagen. Ik loop echter vast (en noob zijn helpt ook niet).
(Ik las na meerdere uren frustratie dat states niet beschikbaar zijn:
Templates for some triggers as well as trigger_variables only support a subset of the Home Assistant template extensions. This subset is referred to as “Limited Templates”.
YAML:
1
2
3
4
5
6
7
8
9
10
11
12
13
14
15
16
17
18
19
20
21
22
23
| - id: '1662065857437' alias: rechts description: '' trigger_variables: currentct: 333 # "{{ state_attr('light.lights_living', 'color_temp') }}" trigger: - platform: device domain: mqtt device_id: f9720e9f9dcd6a00725468cb2eb96d6f type: action subtype: arrow_right_click discovery_id: 0x_____________________ action_arrow_right_click condition: [] action: - service: notify.notify data: message: "ct updating from {{ currentct }} + 20" title: "test" - service: mqtt.publish data: topic: zigbee2mqtt/Lights/Living/set/color_temp payload_template: "{{ currentct + 20 }}" mode: parallel |
[ Voor 3% gewijzigd door moozzuzz op 02-09-2022 03:48 ]
@moozzuzz in plaats van te werken met een variable kun je de state toch opvragen in je payload zelf?
Hier met int filter toegevoegd.
code:
1
| payload_template: "{{ 20 + state_attr('light.lights_living', 'color_temp') | int(default=0) }}" |
Hier met int filter toegevoegd.
Was die battery sim nog niet tegen gekomen. Lijkt me erg interessant. Maar stel me dan beetje de vraag of dat geen vertekend beeld geeft van de statistieken. Dat geeft toch verkeerde cijfers bij het terugleveren aan het net? Of houdt HA geen rekening met deze simulatie en wordt dit enkel getoond in het dashboard?Slonzo schreef op donderdag 1 september 2022 @ 20:47:
Ik zit al even te malen over een interessant 'vraagstuk'... Ik gebruik de battery sim integration om een thuisbatterij te simuleren. Dat werkt best prettig en levert leuke statistieken op. Maar ik mis er 1tje: het aantal cycles* van de batterij.
Maar ik weet niet wat de interessantste/makkelijkste manier is om dat in HASS bij te houden.
Ik dacht aan:Is dat een goede aanpak? Of kan het anders/makkelijker?
- 2 counters: charge counter (0-100) en cycle counter (0-...).
- Triggeren op elke state change van het 'charge %' van de batterij, en indien de delta positief is: a.d.h. daarvan de charge counter optellen.
- Als de charge counter >= 100, wordt de charge counter gereset en wordt de cycle counter verhoogd.
Bovenstaande aanpak heeft alvast als nadeel dat je een stukje'charge' voor de volgende cycle mist wanneer de charge counter boven de 100% uit komt. Al is dat verlies waarschijnlijk verwaarloosbaar voor deze statistiek.
* Voor wie niet bekend is met het idee van een 'cycle': 1 cycle bestaat uit een 0 tot 100 operatie. Dat kan effectief het laden van 0% tot 100% zijn. Of dat kan bestaan uit bvb. laden van 25% tot 75% + 10% tot 60%. Of dat kan 5x 20% bijladen zijn. Of... Je snapt het wel
Ik zie in de voorbeelden efficiency staan van 0.9. Nu weet ik dat het maar voorbeeldjes zijn maar is dat niet erg optimistisch? Ik las op verschillende plaatsen dat je snel richting 20% verlies gaat (opladen, ontladen en verbruik toestel zelf).
@Toppe is dat een sensor om je voorraad aardappelen te wegen?
2x Marstek Venus E 5.12 v155 - CT003 V122 - BMS 216
Yep.Kenhas schreef op vrijdag 2 september 2022 @ 08:48:
[...]
@Toppe is dat een sensor om je voorraad aardappelen te wegen?
@JobKlimop Thanks! Ik heb Mushroom cards gebruikt (te installeren via HACS).
Haha, ik ben verrast om nog een use-case te weten te komen waar ik zelf nooit en te nimmer aan zou denken
* MisteRMeesteR loves home-automation
www.google.nl
Ik zoek nog use-case inspiratie dus kom maar doorMisteRMeesteR schreef op vrijdag 2 september 2022 @ 10:03:
[...]
Haha, ik ben verrast om nog een use-case te weten te komen waar ik zelf nooit en te nimmer aan zou denken![]()
![]()
* MisteRMeesteR loves home-automation
Voorraad weer aangevuld
[ Voor 73% gewijzigd door Toppe op 02-09-2022 10:12 ]
Maar wat is precies het probleem om een automation daarvoor aan te maken?DennusB schreef op donderdag 1 september 2022 @ 13:22:
Ik hoop dat iemand me hier een beetje in de goede richting kan schoppen. Ik heb per kamer een Home-Assistant Adaptive Lighting setup, dat werkt al heel lang als een trein. De lichten op de beneden verdieping worden met 1 schakelaar (Hue Smart Switch) ingeschakeld, maar nu wil ik eigenlijk dat bepaalde lampen vanzelf aan/uit gaan gebaseerd op de huidige lux in de woonkamer, dus overdag (als er genoeg licht is) gaan/blijven ze uit, anders gaan ze aan. Iemand een idee hoe dit slim op te lossen is?
Zelf had (want moet het in het nieuwe huis nog fixen...) ik wel een input_boolean die aan af of de woonkamer eventueel actief moest worden en een input_select die aan af of dat automatisch moest of dat ik een overrule stand wilde. In automatisch gebruik ik dan een lichtsensor die naar buiten keek (maar niet in directe zon). Daarop had ik dan wel een 2 minuten hysterese. Dus licht moet volle 2 minuten onder of boven de grens liggen voor ik er op acteer.
@JoepW Ik vond het juist altijd erg fijn dan op een druilerige herfstdag het licht ook overdag aangezet werd.
@moozzuzz Vooral niet zo moeilijk doen met MQTT
Je hebt zowel je remote als je lamp gewoon al device in HA, dat is veel makkelijker, Die doet dan gewoon alle overhead voor je. Je kan de lamp dan gewoon met eens ervice call doen.
Denk iets als:
Daar de huidige color temp alleen beschikbaar is als de lamp aan staat je het aan staan van de lamp opgenomen als conditie. Trigger voor down/link is een gokje. Ben überhaupt niet zo van de device triggers.
Denk iets als:
YAML:
1
2
3
4
5
6
7
8
9
10
11
12
13
14
15
16
17
18
19
20
21
22
23
24
25
26
27
28
29
30
31
32
33
34
35
36
37
38
39
40
41
42
43
44
45
46
47
48
49
50
51
| alias: Living color temp description: "" trigger_variables: currentct: 333 trigger: - platform: device domain: mqtt device_id: f9720e9f9dcd6a00725468cb2eb96d6f type: action subtype: arrow_right_click discovery_id: 0x_____________________ action_arrow_right_click id: up - platform: device domain: mqtt device_id: f9720e9f9dcd6a00725468cb2eb96d6f type: action subtype: arrow_left_click discovery_id: 0x_____________________ action_arrow_left_click id: down condition: - condition: state entity_id: light.living state: "on" action: - choose: - conditions: - condition: trigger id: up sequence: - service: light.turn_on data: color_temp: >- {{ min( state_attr('light.living', 'max_mireds'), state_attr('light.living', 'color_temp') + 20) }} target: entity_id: light.living - conditions: - condition: trigger id: down sequence: - service: light.turn_on data: color_temp: >- {{ max( state_attr('light.living', 'min_mireds'), state_attr('light.living', 'color_temp') - 20) }} target: entity_id: light.living default: [] mode: parallel |
Daar de huidige color temp alleen beschikbaar is als de lamp aan staat je het aan staan van de lamp opgenomen als conditie. Trigger voor down/link is een gokje. Ben überhaupt niet zo van de device triggers.
Wat moet ik me voorstellen bij het herstarten van aardappelen?Toppe schreef op vrijdag 2 september 2022 @ 10:08:
[...]
Ik zoek nog use-case inspiratie dus kom maar door
Voorraad weer aangevuld
[Afbeelding]
Leuke toepassing!
All I had to do was follow the damn train.
Dat is stiekem een optie om de sensor -tijdelijk- op 0 te zetten zodat we wat kunnen laten bezorgen-CJ schreef op vrijdag 2 september 2022 @ 11:30:
[...]
Wat moet ik me voorstellen bij het herstarten van aardappelen?![]()
Leuke toepassing!
Sensor is nooit persistant. Maar kan je tijdens HA start ook niet gewoon de locatie afvragen met device_tracker.see?golles schreef op donderdag 1 september 2022 @ 15:14:
Ik heb door middel van een Siri shortcuts automation, iOS focus mode en een HA automation (service: device_tracker.see) een device tracker van mijn auto gemaakt.
Dit werkt best goed, alleen als ik HA herstart, dan verliest de device tracker zijn state waardoor die op not_home komt.
Is er iemand die een idee heeft hoe ik deze toch persisted kan krijgen?
Nee, dat werkt niet in mijn geval, want ik weet niet welke locatie ik moet hebben. Ik gebruik nu de locatie van de person die in de auto zit. Na een herstart weet ik niet meer welke person het was en hoeven de locatie van de person en de auto niet gelijk te zijn.Septillion schreef op vrijdag 2 september 2022 @ 11:32:
[...]
Sensor is nooit persistant. Maar kan je tijdens HA start ook niet gewoon de locatie afvragen met device_tracker.see?
Ik heb nu dit gemaakt, het is nog wel work in progress:
YAML:
1
2
3
4
5
6
7
8
9
10
11
12
13
14
15
16
17
18
19
20
21
22
23
24
25
26
27
28
29
30
31
32
33
34
35
36
37
38
39
40
41
42
43
44
45
46
47
48
49
50
51
52
53
54
55
56
57
58
59
60
61
62
63
64
65
66
67
68
69
70
71
72
73
74
75
76
| - id: track_golf_75 alias: Golf 7.5 - Update locatie description: | This automation does update a car location. Requirements: - An iPhone - Focus while driving should be set, either automatically or via Bluetooth. - Shortcuts app should be installed and 2 automations should be created: 1. When focus Driving is turned on -> select Home Assistant event: GOLF_75_START 2. When focus Driving is turned off -> select Home Assistant event: GOLF_75_STOP Every {throttle_seconds} the location of the person who sent the start event is used as the car location. This is done until the stop event is sent. This does only work if a defined Home Assistant person is driving the car, so no theft protection. mode: restart trigger: - platform: event event_type: GOLF_75_START id: start - platform: event event_type: GOLF_75_STOP id: stop variables: device_tracker_id: golf_7_5 throttle_seconds: 30 action: - alias: Collect some variables variables: user_id: "{{ trigger.event.context.user_id }}" person: >- {{ states.person | selectattr("attributes.user_id", "eq", user_id) | map(attribute="entity_id") | first | default("none") }} - choose: - alias: Start event, person should be set as well conditions: - '{{ person != "none" }}' - condition: trigger id: start sequence: - alias: Repeat location updates until the automation is triggered with a stop event repeat: while: "{{ True }}" sequence: - alias: Set car location based on the location of the person service: device_tracker.see data: dev_id: "{{ device_tracker_id }}" gps: - '{{ state_attr(person, "latitude")}}' - '{{ state_attr(person, "longitude")}}' gps_accuracy: >- {{ state_attr(person, "gps_accuracy") }} - alias: Throttle updates delay: seconds: "{{ throttle_seconds }}" - alias: Stop event, person should be set as well conditions: - '{{ person != "none" }}' - condition: trigger id: stop sequence: - alias: Set final car location based on the location of the person service: device_tracker.see data: dev_id: "{{ device_tracker_id }}" gps: - '{{ state_attr(person, "latitude")}}' - '{{ state_attr(person, "longitude")}}' gps_accuracy: >- {{ state_attr(person, "gps_accuracy") }} |
Bij het stop event moet ik sowieso nog even een locatie update van de person forceren, het gebeurt nu wel eens dat de auto aan het begin van de straat staat (wel in de home zone).
Het idee zou zijn om hier uiteindelijk een blueprint van te maken.
Als je ideeen hebt, hoor ik het graag :-)
Gaaf gedaan maar vraag me wel af hoe dit het tracken van je auto is? Je lijkt juist een persoon te volgen?golles schreef op vrijdag 2 september 2022 @ 11:44:
[...]
Nee, dat werkt niet in mijn geval, want ik weet niet welke locatie ik moet hebben. Ik gebruik nu de locatie van de person die in de auto zit. Na een herstart weet ik niet meer welke person het was en hoeven de locatie van de person en de auto niet gelijk te zijn.
Ik heb nu dit gemaakt, het is nog wel work in progress:
YAML:
1 2 3 4 5 6 7 8 9 10 11 12 13 14 15 16 17 18 19 20 21 22 23 24 25 26 27 28 29 30 31 32 33 34 35 36 37 38 39 40 41 42 43 44 45 46 47 48 49 50 51 52 53 54 55 56 57 58 59 60 61 62 63 64 65 66 67 68 69 70 71 72 73 74 75 76 - id: track_golf_75 alias: Golf 7.5 - Update locatie description: | This automation does update a car location. Requirements: - An iPhone - Focus while driving should be set, either automatically or via Bluetooth. - Shortcuts app should be installed and 2 automations should be created: 1. When focus Driving is turned on -> select Home Assistant event: GOLF_75_START 2. When focus Driving is turned off -> select Home Assistant event: GOLF_75_STOP Every {throttle_seconds} the location of the person who sent the start event is used as the car location. This is done until the stop event is sent. This does only work if a defined Home Assistant person is driving the car, so no theft protection. mode: restart trigger: - platform: event event_type: GOLF_75_START id: start - platform: event event_type: GOLF_75_STOP id: stop variables: device_tracker_id: golf_7_5 throttle_seconds: 30 action: - alias: Collect some variables variables: user_id: "{{ trigger.event.context.user_id }}" person: >- {{ states.person | selectattr("attributes.user_id", "eq", user_id) | map(attribute="entity_id") | first | default("none") }} - choose: - alias: Start event, person should be set as well conditions: - '{{ person != "none" }}' - condition: trigger id: start sequence: - alias: Repeat location updates until the automation is triggered with a stop event repeat: while: "{{ True }}" sequence: - alias: Set car location based on the location of the person service: device_tracker.see data: dev_id: "{{ device_tracker_id }}" gps: - '{{ state_attr(person, "latitude")}}' - '{{ state_attr(person, "longitude")}}' gps_accuracy: >- {{ state_attr(person, "gps_accuracy") }} - alias: Throttle updates delay: seconds: "{{ throttle_seconds }}" - alias: Stop event, person should be set as well conditions: - '{{ person != "none" }}' - condition: trigger id: stop sequence: - alias: Set final car location based on the location of the person service: device_tracker.see data: dev_id: "{{ device_tracker_id }}" gps: - '{{ state_attr(person, "latitude")}}' - '{{ state_attr(person, "longitude")}}' gps_accuracy: >- {{ state_attr(person, "gps_accuracy") }}
Bij het stop event moet ik sowieso nog even een locatie update van de person forceren, het gebeurt nu wel eens dat de auto aan het begin van de straat staat (wel in de home zone).
Het idee zou zijn om hier uiteindelijk een blueprint van te maken.
Als je ideeen hebt, hoor ik het graag :-)
Je hebt natuurlijk gelijk, feitelijk is het het tracken van een persoon. Maar ik weet wel 100% zeker dat deze persoon in de auto zit, want de start/stop events worden alleen uitgevoerd voor deze specifieke auto.Tomba schreef op vrijdag 2 september 2022 @ 11:50:
[...]
Gaaf gedaan maar vraag me wel af hoe dit het tracken van je auto is? Je lijkt juist een persoon te volgen?
Als ik mijn auto uit zou lenen of hij wordt gestolen, dan werkt het inderdaad niet. Dit is daarom het beste waar ik op kon komen om mijn niet connected auto te tracken.
Dit staat los van je andere energie counters. Heeft dus geen invloed op de actuele cijfers e.d.Kenhas schreef op vrijdag 2 september 2022 @ 08:48:
Was die battery sim nog niet tegen gekomen. Lijkt me erg interessant. Maar stel me dan beetje de vraag of dat geen vertekend beeld geeft van de statistieken. Dat geeft toch verkeerde cijfers bij het terugleveren aan het net? Of houdt HA geen rekening met deze simulatie en wordt dit enkel getoond in het dashboard?
Ik had juist voor een device tracker gekozen omdat het feitelijk is + die kun je standaard tonen op een kaart.Septillion schreef op vrijdag 2 september 2022 @ 11:58:
@golles Mja, ik heb het dus überhaupt niet op automations die zelfs lang moeten runnen. Ik zou dus de persoon die rijdt al in een helper zetten. Dan ben je daarna denk ik wat flexibeler om door te gaan.
Automations lang laten lopen is geen probleem (tenzij je HA vaak herstart). Ik heb een paar keer langere stukken gereden en het werkte allemaal goed.
Ik ben zelf niet zo van de helpers
-weg-
[ Voor 98% gewijzigd door _Arthur op 02-09-2022 12:42 ]
@golles Snap dat je het uiteindelijk als tracker wilt. Maar doelde dus meer op het bijhouden van welke persoon de automation.moet gaan bijhouden.
En wat betreft langdurige automations, niet alleen herstart van HA
Ook het herladen van automations en dat gebeurd dus ook als je een willekeurige automation edit via de UI.
En wat betreft langdurige automations, niet alleen herstart van HA
@_Arthur Pak dan eerst de documentatie erbij: https://www.home-assistant.io/integrations/template/
Nu met zekerheid, ik ben erbij!JeroenH schreef op maandag 29 augustus 2022 @ 11:18:
Gaan mensen zaterdag a.s. naar het Home Assistant event in Hilversum? Ik heb onder het artikel op de FP wat verkeers/parkeerdingetjes uitgetypt: JeroenH in 'Het volledige programma van de Meet-Up Smarthome is bekend'
Hier iemand die sensoren in een WTW heeft geplaatst? Heb twee keer aanvoer en 2x retour.
Gaat me vooral om de temperatuur, luchtvochtigheid kan maar geen vereiste. Iemand nog een goeie tip voor een extra sensor?
Als ik alleen voor temperatuur ga, zou een DS18B20 accuraat genoeg zijn? Er zit natuurlijk wel een air-flow in.
Gaat me vooral om de temperatuur, luchtvochtigheid kan maar geen vereiste. Iemand nog een goeie tip voor een extra sensor?
Als ik alleen voor temperatuur ga, zou een DS18B20 accuraat genoeg zijn? Er zit natuurlijk wel een air-flow in.
[ Voor 21% gewijzigd door Toppe op 02-09-2022 13:30 ]
Yep, maar dan alleen weer als ik thuis ben en ook nog in die ruimte ben.Septillion schreef op vrijdag 2 september 2022 @ 10:43:
.....@JoepW Ik vond het juist altijd erg fijn dan op een druilerige herfstdag het licht ook overdag aangezet werd.
Dat komt nog wel. Heb nog geen 'thuis' en 'kamer' presence signalering.
Mede oprichter van GoT iRacen & druk met Home Assistant
Geen antwoord op je vraag ditToppe schreef op vrijdag 2 september 2022 @ 13:29:
Hier iemand die sensoren in een WTW heeft geplaatst? Heb twee keer aanvoer en 2x retour.
Gaat me vooral om de temperatuur, luchtvochtigheid kan maar geen vereiste. Iemand nog een goeie tip voor een extra sensor?
Als ik alleen voor temperatuur ga, zou een DS18B20 accuraat genoeg zijn? Er zit natuurlijk wel een air-flow in.
Ik heb zelf ook een wtw, die ik smart schakel met een 4-kanaals relais. Ik heb er tot nu toe voor gekozen geen sensoren te plaatsen. De wtw regelt (de bypass) zelf prima.
Wat wil je bereiken met de sensoren? Puur ter observatie?
Yep. Ben wel benieuwd naar de temperaturen die gehaald wordenRapedapeda schreef op vrijdag 2 september 2022 @ 16:39:
[...]
Geen antwoord op je vraag dit![]()
Ik heb zelf ook een wtw, die ik smart schakel met een 4-kanaals relais. Ik heb er tot nu toe voor gekozen geen sensoren te plaatsen. De wtw regelt (de bypass) zelf prima.
Wat wil je bereiken met de sensoren? Puur ter observatie?
Ik kende die mashroom cards niet.tommyz schreef op vrijdag 2 september 2022 @ 09:38:
@JobKlimop Thanks! Ik heb Mushroom cards gebruikt (te installeren via HACS).
Dat is dus een collectie van cards?
Een beetje zoals vertical en horizontal stacks met buttons?
Als je 'm niet toevoegt in het energy dashboard, vertekent het je statistieken ook nietKenhas schreef op vrijdag 2 september 2022 @ 08:48:
Was die battery sim nog niet tegen gekomen. Lijkt me erg interessant. Maar stel me dan beetje de vraag of dat geen vertekend beeld geeft van de statistieken. Dat geeft toch verkeerde cijfers bij het terugleveren aan het net? Of houdt HA geen rekening met deze simulatie en wordt dit enkel getoond in het dashboard?
Ik gooi de boel gewoon over naar Influx en maak dashboards met Grafana.
/f/image/duxZ9bent26egwHITEuo2Y4u.png?f=fotoalbum_large)
90% efficient bij opladen, 90% efficient bij ontladenKenhas schreef op vrijdag 2 september 2022 @ 08:48:
Ik zie in de voorbeelden efficiency staan van 0.9. Nu weet ik dat het maar voorbeeldjes zijn maar is dat niet erg optimistisch? Ik las op verschillende plaatsen dat je snel richting 20% verlies gaat (opladen, ontladen en verbruik toestel zelf).
[ Voor 17% gewijzigd door Slonzo op 02-09-2022 19:19 ]
Zijn er mensen die hier Ha draaien op een tablet in een wall mount? Zoja, hoe hebben jullie de stroomvoorziening gedaan?
Ik heb een mooie wall mount uit de VS met een 110/240V naar 5V transformator, maar die is te groot voor de inbouwdoos
zoeken via Google leverde niet zoveel op helaas, of ik zoek niet op de goede termen?
Ik heb een mooie wall mount uit de VS met een 110/240V naar 5V transformator, maar die is te groot voor de inbouwdoos
Ik ben nog niet zo ver, maar zoiets wellicht: https://hackerstore.nl/Artikel/1160B-Force schreef op vrijdag 2 september 2022 @ 19:43:
Zijn er mensen die hier Ha draaien op een tablet in een wall mount? Zoja, hoe hebben jullie de stroomvoorziening gedaan?
Ik heb een mooie wall mount uit de VS met een 110/240V naar 5V transformator, maar die is te groot voor de inbouwdooszoeken via Google leverde niet zoveel op helaas, of ik zoek niet op de goede termen?
Wel slechts 600mA, dus mss te weinig[/url] voor de tablet.
Of je neemt een reguliere WCD met USB aansluitingen erin

Hier kun je ongetwijfeld ook de voeding intern rechtstreeks op de USB aansluitpennen solderen als zodat je geen lelijke stekker hebt uitsteken.
[ Voor 28% gewijzigd door hufkes op 03-09-2022 00:35 ]
Onderstaande signature is al >20jr oud ***hoe dan***
---
Het internet is een veelbelovend medium
....dat maar heel weinig van zijn beloftes nakomt.
Wat weg is... raak je nooit meer kwijt :P
Ga ik es moeten mee spelen thx vr de tip hiertommyz schreef op vrijdag 2 september 2022 @ 19:43:
@skank klopt inderdaad. En makkelijk te customizen met templates. Gebruik het zelf erg veel. Ook regelmatig updates met nieuwe features en cards.
Daarmee kan ik mijn iPhone niet geluidloos opladen, zeer vervelend voor op de slaapkamer 😜hufkes schreef op zaterdag 3 september 2022 @ 00:21:
[...]
Ik ben nog niet zo ver, maar zoiets wellicht: https://hackerstore.nl/Artikel/1160
Wel slechts 600mA, dus mss te weinig[/url] voor de tablet.
Of je neemt een reguliere WCD met USB aansluitingen erin
[Afbeelding]
Hier kun je ongetwijfeld ook de voeding intern rechtstreeks op de USB aansluitpennen solderen als zodat je geen lelijke stekker hebt uitsteken.
https://www.rouwette.com/
Die bank heb ik ookMars Warrior schreef op zaterdag 3 september 2022 @ 12:32:
Beetje grote foto, maar zo heb je wel een indruk van de Tweakers meet-up van vandaag…
[Afbeelding]
Plaatjes doen het nietMars Warrior schreef op zaterdag 3 september 2022 @ 12:32:
Beetje grote foto, maar zo heb je wel een indruk van de Tweakers meet-up van vandaag…
[Afbeelding]
spoiler:
In de presentatie/browser 
Ik denk dat ‘t hier aankomende dagen heel druk gaat worden. Voor de rest iedereen have fun!
@Septillion de Sonoff zou ik vandaag moeten ontvangen. Je bent een topper!
@Septillion de Sonoff zou ik vandaag moeten ontvangen. Je bent een topper!
Ik gebruik de rest sensor om een api server uit te lezen via JSON. Ik krijg de waarde terug welke ik verwacht, echter vraag ik mij af hoe ik de "value" kan koppelen aan de sensor.
Normaal gebruik ik
Maar dat werkt in dit geval niet omdat de value in de array "result" staat.
Hoe moet dit?
JSON:
1
| {"result":[{"unit":"","operations":["off","on","toggle"],"name":"Garagedeur ","id":"xCo:5132509_u0","type":"LightActuator","value":"OFF"}],"jsonrpc":"2.0"} |
Normaal gebruik ik
YAML:
1
| value_template: "{{ value_json.value }}" |
Maar dat werkt in dit geval niet omdat de value in de array "result" staat.
Hoe moet dit?
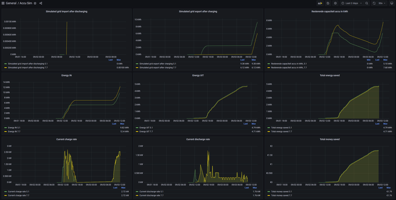
Heb hem ondertussen ook aan de praat. Ik simuleer een 5.1 kWh en een 7.7 kWh batterij. Om te achterhalen welke van de 2 de betere optie is om, misschien ooit, aan te schaffen. Ik gebruik eigenlijk alleen Grafana voor dashboarding (ism HA).Slonzo schreef op vrijdag 2 september 2022 @ 19:11:
Ik gooi de boel gewoon over naar Influx en maak dashboards met Grafana.
[Afbeelding]
[ Voor 3% gewijzigd door _Arthur op 03-09-2022 14:42 ]
Iets als bijv.chaoscontrol schreef op zaterdag 3 september 2022 @ 14:34:
Ik gebruik de rest sensor om een api server uit te lezen via JSON. Ik krijg de waarde terug welke ik verwacht, echter vraag ik mij af hoe ik de "value" kan koppelen aan de sensor.
JSON:
1 {"result":[{"unit":"","operations":["off","on","toggle"],"name":"Garagedeur ","id":"xCo:5132509_u0","type":"LightActuator","value":"OFF"}],"jsonrpc":"2.0"}
Normaal gebruik ik
YAML:
1 value_template: "{{ value_json.value }}"
Maar dat werkt in dit geval niet omdat de value in de array "result" staat.
Hoe moet dit?
YAML:
1
| value_template: "{{ value_json.result[0]['operations'][2] }}" |
zou toggle moeten opleveren.
Ik denk dat je er al bent met:
YAML:
1
| value_template: "{{ value_json.result[0].value }}" |
De truc is om met [0] het eerste element uit de array in te lezen als string.
[ Voor 10% gewijzigd door verjager op 03-09-2022 15:05 ]
Geen internet. Best wel grappig 🤣RobertMe schreef op zaterdag 3 september 2022 @ 12:58:
[...]
Plaatjes doen het niet
In de presentatie/browser
Material 3 Thema's voor HA | Swiss Army Knife custom card voor HA | AmoebeLabs
Dat was hem! Heb nu de value.verjager schreef op zaterdag 3 september 2022 @ 14:59:
[...]
Iets als bijv.
YAML:
1 value_template: "{{ value_json.result[0]['operations'][2] }}"
zou toggle moeten opleveren.
Ik denk dat je er al bent met:
YAML:
1 value_template: "{{ value_json.result[0].value }}"
De truc is om met [0] het eerste element uit de array in te lezen als string.
YAML:
1
| value_template: "{{ value_json.result[0]['value'] }}" |
Nadeel.ia dat deze vaak niet in de inbouwdoos past. Ik heb zoiets thuis, maar die past dus niet.hufkes schreef op zaterdag 3 september 2022 @ 00:21:
[...]
Ik ben nog niet zo ver, maar zoiets wellicht: https://hackerstore.nl/Artikel/1160
Wel slechts 600mA, dus mss te weinig[/url] voor de tablet.
Dat is misschien nog wel iets, ik ga er eentje bestellen en kijken of ik die kan demonteren 😄Of je neemt een reguliere WCD met USB aansluitingen erin
[Afbeelding]
Hier kun je ongetwijfeld ook de voeding intern rechtstreeks op de USB aansluitpennen solderen als zodat je geen lelijke stekker hebt uitsteken.
Is er iemand hier die zijn Philips Hue Wall switch modules aan de praat heeft gekregen via Z2M?
"Op de wind van gisteren kun je vandaag niet zeilen"
Welke doel je op, staat ie op blakadder?Kapitein187 schreef op zaterdag 3 september 2022 @ 17:22:
Is er iemand hier die zijn Philips Hue Wall switch modules aan de praat heeft gekregen via Z2M?
#36
Ja, zonder problemen.Kapitein187 schreef op zaterdag 3 september 2022 @ 17:22:
Is er iemand hier die zijn Philips Hue Wall switch modules aan de praat heeft gekregen via Z2M?
Waar loop je vast?
Mede oprichter van GoT iRacen & druk met Home Assistant
Er is een blakadder lijst, waar je compability van devices kan bekijken
https://zigbee.blakadder.com/all.html
Ja I know, daar verwijs ik de tweaker dus naarskank schreef op zaterdag 3 september 2022 @ 19:49:
[...]
Er is een blakadder lijst, waar je compability van devices kan bekijken
https://zigbee.blakadder.com/all.html
#36
Hmm,
Ik heb nu slimmelezer+ maar ik zie dat in het energy dashboard van home assistant een uur achterloopt.
Voorbeeld, ik ben om 18:30 wezen douchen maar binnen home assistant zie ik pas gasverbruik tussen 19:00 en 20:00. Enig idee hoe ik dat kan oplossen?
Ik heb nu slimmelezer+ maar ik zie dat in het energy dashboard van home assistant een uur achterloopt.
Voorbeeld, ik ben om 18:30 wezen douchen maar binnen home assistant zie ik pas gasverbruik tussen 19:00 en 20:00. Enig idee hoe ik dat kan oplossen?
Wanneer zie je de update in de sensor vanuit slimmelezer+?
Ah had je zin anders begrepen...Vos schreef op zaterdag 3 september 2022 @ 20:15:
[...]
Ja I know, daar verwijs ik de tweaker dus naar
uhm, waar kan ik dat het beste zien?TheFes schreef op zaterdag 3 september 2022 @ 20:21:
Wanneer zie je de update in de sensor vanuit slimmelezer+?
EDIT gevonden:
Dit is wat slimmelezer aangeeft.
/f/image/g5x0lTMyZZqcVEVoXFWwb76A.png?f=fotoalbum_large)
en dit HA:
[ Voor 64% gewijzigd door sgouman op 03-09-2022 20:36 ]
Het makkelijkst is denk ik om op het vergrootglas in de header van je dashboard te klikken en dan de sensor op te zoeken. Daar kun je de historie zien in een grafiek
Zie mijn post hierboven ^^ je was me net voorTheFes schreef op zaterdag 3 september 2022 @ 20:35:
[...]
Het makkelijkst is denk ik om op het vergrootglas in de header van je dashboard te klikken en dan de sensor op te zoeken. Daar kun je de historie zien in een grafiek
Zo te zien update de sensor eens per uur, en stuurt dan de data van het hele uur.sgouman schreef op zaterdag 3 september 2022 @ 20:37:
[...]
Zie mijn post hierboven ^^ je was me net voor
Dus de data van 18:00 tot 19:00 wordt net na 19:00 verstuurd, en komt daarmee in het Energy Dashboard in het blok van 19:00 tot 20:00 terecht.
Ik weet niet of je iets in de configuratie aan kunt passen dat er vaker updates verstuurd moeten worden?
geen idee, misschien stuurt de meter maar 1x per uur door?TheFes schreef op zaterdag 3 september 2022 @ 20:40:
[...]
Zo te zien update de sensor eens per uur, en stuurt dan de data van het hele uur.
Dus de data van 18:00 tot 19:00 wordt net na 19:00 verstuurd, en komt daarmee in het Energy Dashboard in het blok van 19:00 tot 20:00 terecht.
Ik weet niet of je iets in de configuratie aan kunt passen dat er vaker updates verstuurd moeten worden?
Gas meters doen bij mijn weten maar 1x per uur de gegevens doorsturen naar de meter (en dan dus ook op de P1 poort).
Zelf gebruik ik DSMR Reader. En als om 7 uur "warm water" wordt aangezet zie ik in DSMR Reader in het 7-8 uur blok ook het gasverbruik. Dus uiteindelijk denk ik dat het ook bij jou moet kunnen kloppen. Maar ik heb dus geen idee verder waarom dat niet het geval is.
Zelf gebruik ik DSMR Reader. En als om 7 uur "warm water" wordt aangezet zie ik in DSMR Reader in het 7-8 uur blok ook het gasverbruik. Dus uiteindelijk denk ik dat het ook bij jou moet kunnen kloppen. Maar ik heb dus geen idee verder waarom dat niet het geval is.
[ Voor 6% gewijzigd door RobertMe op 03-09-2022 20:45 ]
Mijn gas meter (DSMR v5) stuurt vaker data doorRobertMe schreef op zaterdag 3 september 2022 @ 20:45:
Gas meters doen bij mijn weten maar 1x per uur de gegevens doorsturen naar de meter (en dan dus ook op de P1 poort).
Zelf gebruik ik DSMR Reader. En als om 7 uur "warm water" wordt aangezet zie ik in DSMR Reader in het 7-8 uur blok ook het gasverbruik. Dus uiteindelijk denk ik dat het ook bij jou moet kunnen kloppen. Maar ik heb dus geen idee verder waarom dat niet het geval is.
Gas is elke 5 minuten toch?TheFes schreef op zaterdag 3 september 2022 @ 20:48:
[...]
Mijn gas meter (DSMR v5) stuurt vaker data door
[Afbeelding]
Ik durf het zo niet te zeggen, en kan het op basis van mijn historie ook niet gezien aangezien ik alleen historie van tijdens mijn vakantie heb.
Opzich heb ik dat netjes opgelost, welk persoon het is. Alleen na een herstart kan ik niet meer de locatie van een persoon nemen, want de persoon en de auto hoeven dan niet meer op dezelfde plek te zijn.Septillion schreef op vrijdag 2 september 2022 @ 12:30:
@golles Snap dat je het uiteindelijk als tracker wilt. Maar doelde dus meer op het bijhouden van welke persoon de automation.moet gaan bijhouden.
Daar heb je wel een goed punt, gelukkig doe ik dat niet tijdens het rijdenSeptillion schreef op vrijdag 2 september 2022 @ 12:30:
En wat betreft langdurige automations, niet alleen herstart van HAOok het herladen van automations en dat gebeurd dus ook als je een willekeurige automation edit via de UI.
Ik moet hier nog maar even over na gaan denken of ik hier mee door ga, een perfecte tracker gaat het sowieso nooit worden op deze manier...
Waarom geen tracker in je auto leggen?golles schreef op zaterdag 3 september 2022 @ 21:25:
[...]
Opzich heb ik dat netjes opgelost, welk persoon het is. Alleen na een herstart kan ik niet meer de locatie van een persoon nemen, want de persoon en de auto hoeven dan niet meer op dezelfde plek te zijn.
[...]
Daar heb je wel een goed punt, gelukkig doe ik dat niet tijdens het rijden![]()
Ik moet hier nog maar even over na gaan denken of ik hier mee door ga, een perfecte tracker gaat het sowieso nooit worden op deze manier...
Heb je suggesties? Er zijn er zoveel en die lopen dan weer via clouds van anderen...
Ik denk eerst komende week even langs de dealer of ik carnet niet kan upgraden, dan kan ik dit gebruiken: https://github.com/robino...ssistant-volkswagencarnet
Dit is een We Connect plug-in en volgens mij kan je geen We Connect op een Golf 7.5 krijgen. @Rainesh, @Antera of @Famous weet dit ongetwijfeld wel?golles schreef op zaterdag 3 september 2022 @ 21:33:
[...]
Heb je suggesties? Er zijn er zoveel en die lopen dan weer via clouds van anderen...
Ik denk eerst komende week even langs de dealer of ik carnet niet kan upgraden, dan kan ik dit gebruiken: https://github.com/robino...ssistant-volkswagencarnet
Heb zelf We Connect en het werkt wel maar is best wel traag. Als ik met HA de deur op slot doe duurt het soms richting de 60-90 seconde voordat hij reageert.
[ Voor 15% gewijzigd door Toppe op 03-09-2022 21:48 ]
Hmm, dat zou natuurlijk wel kunnen ja dat het bij DSMR 5 vaker is. Bij mijn DSMR 4 meter in ieder geval 1x per uur dus voor zover ik weet / kan zien. Dat heeft uiteraard ook ermee te maken dat gas & elektra apart is en de gasmeter zijn gegevens weer (draadloos) naar de elektra meter stuurt.TheFes schreef op zaterdag 3 september 2022 @ 20:48:
[...]
Mijn gas meter (DSMR v5) stuurt vaker data door
[Afbeelding]
Ik moet net m'n server herstarten en krijg nu deCONZ met geen mogelijkheid meer werkend. Andere poort geprobeerd, alles weer een reboot gegeven, configuratie na gelopen, herstart etc.
Iemand enig idee wat ik nog zou kunnen doen? Lijkt wel of die stick is overleden maar hij wordt nog wel in de console herkend.
Nevermind, blijkbaar had ik nog een andere docker container draaien
Iemand enig idee wat ik nog zou kunnen doen? Lijkt wel of die stick is overleden maar hij wordt nog wel in de console herkend.
Nevermind, blijkbaar had ik nog een andere docker container draaien
[ Voor 11% gewijzigd door Toppe op 03-09-2022 22:19 ]
De draadloze communicatie is het probleem niet, het aantal telegrams per uur kan zonder beperking omhoog worden geschroefd. Echter is de energie voorziening in z’n meter niet oneindig, wil je hem uit oog van veiligheid niet aan de 230v hebben hangen én is het vooral de vraag; hoe nuttig is die data per 10 seconde? De gaskraan gaat niet voor ‘even’ open. Als je doucht verwarmt de ketel al snel een minuut of 10/15. Idem voor koken. Verwarmen is helemaal een ander verhaal.RobertMe schreef op zaterdag 3 september 2022 @ 22:15:
[...]
Hmm, dat zou natuurlijk wel kunnen ja dat het bij DSMR 5 vaker is. Bij mijn DSMR 4 meter in ieder geval 1x per uur dus voor zover ik weet / kan zien. Dat heeft uiteraard ook ermee te maken dat gas & elektra apart is en de gasmeter zijn gegevens weer (draadloos) naar de elektra meter stuurt.
Bij energie verbruik is 10 seconde ook ‘hoog’ maar daar moet je wel vanwege het terug leveren.
Is het mogelijk de “Totaal net kosten” van het energie dashboard op een ander dashboard te krijgen en zo in de gaten te houden hoe het stroomverbruik in euro’s is per uur / dag / week / maand?
edit: ik weet dat er andere mogelijkheden zijn, maar als recent gebruiker van Home Assistant is het mij nog niet gelukt dit in te stellen. Aangezien het Energie dashboard de juiste waarden al daar heeft staan, dacht ik (vermoedelijk onterecht) dat ik die waarden die daar staan wel zou kunnen gebruiken.
edit: ik weet dat er andere mogelijkheden zijn, maar als recent gebruiker van Home Assistant is het mij nog niet gelukt dit in te stellen. Aangezien het Energie dashboard de juiste waarden al daar heeft staan, dacht ik (vermoedelijk onterecht) dat ik die waarden die daar staan wel zou kunnen gebruiken.
[ Voor 43% gewijzigd door ndjong op 04-09-2022 09:35 ]
Iemand een idee?
Deze automation zou de helper input_button.airco moeten indrukken, maar dat gebeurt niet. Hij is gestopt met werken ná een herstart.
Onder het logboek staat de ingedrukte knop wel:
Ik dacht in eerste instantie dat device_id veranderd zou zijn maar dat is niet het geval.
Ik gebruik input_button.airco nu verder in Node-Red omdat het mij niet lukte om de airco te laten "toggle'n" als de knop werd ingedrukt.
YAML:
1
2
3
4
5
6
7
8
9
10
11
12
13
14
15
16
| - id: '1653987570806' alias: Airco button pressed description: 'Toggle AC if button is pressed.' trigger: - device_id: 01266c1eece85b56c4a160a3bf21422f domain: deconz platform: device type: remote_button_short_press subtype: '' condition: [] action: - service: input_button.press data: {} target: entity_id: input_button.airco mode: single |
Deze automation zou de helper input_button.airco moeten indrukken, maar dat gebeurt niet. Hij is gestopt met werken ná een herstart.
Onder het logboek staat de ingedrukte knop wel:
Laatste keer dat input_button.airco is ingedrukt: 11 uur geleden.TRADFRI SHORTCUT Button fired event 'Short press'
08:08:02 - 1 uur geleden
Ik dacht in eerste instantie dat device_id veranderd zou zijn maar dat is niet het geval.
Ik gebruik input_button.airco nu verder in Node-Red omdat het mij niet lukte om de airco te laten "toggle'n" als de knop werd ingedrukt.
[ Voor 13% gewijzigd door Toppe op 04-09-2022 09:35 ]
Zijn er tweakers die een bekabelde smart switch gebruiken met smart lampen? In bijv. de keuken wil ik graag de spotjes kunnen bedienen met een switch. Ook wil ik graag de temperatuur van de spotjes kunnen regelen (bijv via adaptive lighting).
Nu is de combi smart switch + smart lamp veelal een issue lees ik. Hoe lossen jullie zoiets op?
Het kan met een wireless switch, alleen het zou fijn dat het ook werkt als HA bijv down is oid. Dus weinig afhankelijkheden. Of is dit een utopie?
Nu is de combi smart switch + smart lamp veelal een issue lees ik. Hoe lossen jullie zoiets op?
Het kan met een wireless switch, alleen het zou fijn dat het ook werkt als HA bijv down is oid. Dus weinig afhankelijkheden. Of is dit een utopie?
#36
Hue lampen met een friends of Hue schakelaar. Dan werkt het alleen niet als de bridge offline isVos schreef op zondag 4 september 2022 @ 12:00:
Zijn er tweakers die een bekabelde smart switch gebruiken met smart lampen? In bijv. de keuken wil ik graag de spotjes kunnen bedienen met een switch. Ook wil ik graag de temperatuur van de spotjes kunnen regelen (bijv via adaptive lighting).
Nu is de combi smart switch + smart lamp veelal een issue lees ik. Hoe lossen jullie zoiets op?
Het kan met een wireless switch, alleen het zou fijn dat het ook werkt als HA bijv down is oid. Dus weinig afhankelijkheden. Of is dit een utopie?
_Arthur schreef op vrijdag 2 september 2022 @ 12:08:
[...]
Dit staat los van je andere energie counters. Heeft dus geen invloed op de actuele cijfers e.d.
Kan het verkeerd lezen maar spreken deze berichten mekaar niet tegen? @_Arthur of bedoel je hetzelfde?Slonzo schreef op vrijdag 2 september 2022 @ 19:11:
[...]
Als je 'm niet toevoegt in het energy dashboard, vertekent het je statistieken ook niet
Ik gooi de boel gewoon over naar Influx en maak dashboards met Grafana.
@Slonzo Is dan wel verwarrend dat ik in de github repo zie staan dat je de simulatie kunt toevoegen in het Energy Dashboard
2x Marstek Venus E 5.12 v155 - CT003 V122 - BMS 216
Is er een gemakkelijke manier om in Home Assistant saldering bij te houden? Ik ben sinds vandaag over naar een andere energieleverancier en ik wil zien hoe ik er netto vanaf "het huidige moment" tot 4 september 2022 bijstaat.
[ Voor 4% gewijzigd door Sebazzz op 04-09-2022 12:43 ]
[Te koop: 3D printers] [Website] Agile tools: [Return: retrospectives] [Pokertime: planning poker]
Ik gebruik het "Energy Dashboard" geheel nietKenhas schreef op zondag 4 september 2022 @ 12:41:
Kan het verkeerd lezen maar spreken deze berichten mekaar niet tegen? @_Arthur of bedoel je hetzelfde?
@Slonzo Is dan wel verwarrend dat ik in de github repo zie staan dat je de simulatie kunt toevoegen in het Energy Dashboard
Maar technisch gesproken verandert de simulatie niets aan de werkelijke getalletjes zoals deze door bv een P1 aan je slimme meter of door je PV-inverter worden gerapporteerd. De simulatie heeft eigen entities waarin de simultatie-getallen worden opgeslagen.
Als het dashboard niet gebruikt, is het inderdaad logisch dat dit het niet beïnvloed_Arthur schreef op zondag 4 september 2022 @ 12:51:
[...]
Ik gebruik het "Energy Dashboard" geheel niet
Maar technisch gesproken verandert de simulatie niets aan de werkelijke getalletjes zoals deze door bv een P1 aan je slimme meter of door je PV-inverter worden gerapporteerd. De simulatie heeft eigen entities waarin de simultatie-getallen worden opgeslagen.
Ik ben nu redelijk obsessief bezig met de statistieken en ik wil vermijden dat ik die om zeep helpt. Ik heb nog een terugdraaiende teller maar ga al enkele maanden te werk alsof ik al een digitale teller heb door enkele simpele dingetjes (opbrengst zonnepaneel - verbruik oven (en/of wasmachine en/of ...) < 0 = airco uit en van die dergeiljke dingetjes) te automatiseren.
Denk dat ik voor alle zekerheid ook maar de influx/grafana weg op ga
2x Marstek Venus E 5.12 v155 - CT003 V122 - BMS 216
Voor de klanten van Greenchoice heb ik een bestaande integratie uitgebreid zodat ie makkelijk in te stellen is, en ook tariefinformatie toont. Werkt vooralsnog wel aardig.
Hij geeft de meest recente meterstanden, en de huidige tarieven, inclusief teruglevertarieven (neem aan dat dat bedrag lager wordt als de saldering afgebouwd gaat worden), en wat totalen. Je kan instellen hoe vaak ie moet updaten. Ik doe dat nu elke week, want ik gebruik alleen de tarieven, en haal de stroom info uit m'n P1 poort.
Te vinden op https://github.com/fvschie/homeassistant-greenchoice
Gebaseerd op de projecten waar ik van geforked heb.
Hij geeft de meest recente meterstanden, en de huidige tarieven, inclusief teruglevertarieven (neem aan dat dat bedrag lager wordt als de saldering afgebouwd gaat worden), en wat totalen. Je kan instellen hoe vaak ie moet updaten. Ik doe dat nu elke week, want ik gebruik alleen de tarieven, en haal de stroom info uit m'n P1 poort.
Te vinden op https://github.com/fvschie/homeassistant-greenchoice
Gebaseerd op de projecten waar ik van geforked heb.
[ Voor 44% gewijzigd door fvschie op 04-09-2022 14:24 ]
Check altijd de documentatie van de software. Voor Deconz klopt deze lijst niet altijd namelijk.skank schreef op zaterdag 3 september 2022 @ 19:49:
[...]
Er is een blakadder lijst, waar je compability van devices kan bekijken
https://zigbee.blakadder.com/all.html
deCONZ Community Manager | deCONZ Discord: https://discord.gg/HvzTwcB
Kwam deze tegen op een Facebook groep, wellicht wat voor hier: https://theawesomegarage....ake-your-smart-home-shine
Ik heb Homeassistent OS draaien en heb dus geen apt-get en dergelijke zitten in de terminal. Ik wil echter graag op m'n Pi een proxy server installeren. Iemand een idee hoe ik dit kan realiseren? Kan geen proxy server Haddon vinden helaas.
Ja als ik een docker kan starten met ubuntu/squid dan kom ik al een heel eind! Ik ga even vogelen hoe ik developer access krijg.RudolfR schreef op zondag 4 september 2022 @ 20:49:
@Boinkie
Misschien developer access inregelen en zelf een container starten.
Dit topic is gesloten.
![]()
Let op:
Zet je code tussen ~[code=yaml] ~[/code] tags om het goed leesbaar te houden; ook makkelijker voor de eventuele foutopsporing.
Lees ook eerst even de topicstart voor je je vraag plaatst, wellicht wordt je vraag daar al beantwoord. Wil je pronken met je setup mag dat in Home Assistant - Show je setup.
Zet je code tussen ~[code=yaml] ~[/code] tags om het goed leesbaar te houden; ook makkelijker voor de eventuele foutopsporing.
Lees ook eerst even de topicstart voor je je vraag plaatst, wellicht wordt je vraag daar al beantwoord. Wil je pronken met je setup mag dat in Home Assistant - Show je setup.
/f/image/BbNmh1ygGbE8IdvIjTDN5AtZ.png?f=fotoalbum_large)
:strip_exif()/f/image/7JRPc3IhQVWTQ26bfdpmkk7u.jpg?f=fotoalbum_large)