@krijn1985 lijkt op iets wat normaal voor ontluchters gebruikt wordt alleen dan een slag groter.
De schroef die erin zit kan je daar wat mee open dicht zetten ?
De schroef die erin zit kan je daar wat mee open dicht zetten ?
Dit topic is onderdeel van een reeks. Ga naar het meest recente topic in deze reeks.
Dat weet ik dus niet en ik durf eigenlijk niet zo goed hier zomaar in te gaan draaien. Ik neem aan dat je de sleuf voor een platbek schroevendraaier bedoelt toch?Swenno schreef op woensdag 10 februari 2021 @ 18:14:
@krijn1985 lijkt op iets wat normaal voor ontluchters gebruikt wordt alleen dan een slag groter.
De schroef die erin zit kan je daar wat mee open dicht zetten ?
de schroef voor de platte schroevendraaier is om in te stellen (vergrendelen ) in de maximaal open positie.(kan hij nadat je klaar bent nooit te ver opengedraaid worden),krijn1985 schreef op woensdag 10 februari 2021 @ 18:16:
[...]
Dat weet ik dus niet en ik durf eigenlijk niet zo goed hier zomaar in te gaan draaien. Ik neem aan dat je de sleuf voor een platbek schroevendraaier bedoelt toch?
Daikin Wp 8kw 280L ww pv2000 zuid-3500 zuid/west houtkachel aan vv gekoppeld
Als ik het dus goed begrijp moet ik een ontluchtingsleutel gebruiken en naar rechts draaien als ik hem dicht wil hebben? Ik kan hier alleen niks over vinden op het internet? Nog voor de zekerheid, hierdoor kan niet eens zomaar water eruit gaan stromen?Opa kroes schreef op woensdag 10 februari 2021 @ 18:23:
[...]
de schroef voor de platte schroevendraaier is om in te stellen (vergrendelen ) in de maximaal open positie.(kan hij nadat je klaar bent nooit te ver opengedraaid worden),
het vierkantje past een ontluchtingssleutel op.rechtsom is dicht. echter zit huj meestal zo vast dat de sleutel afbreekt.
nee echt nietkrijn1985 schreef op woensdag 10 februari 2021 @ 18:35:
[...]
Als ik het dus goed begrijp moet ik een ontluchtingsleutel gebruiken en naar rechts draaien als ik hem dicht wil hebben? Ik kan hier alleen niks over vinden op het internet? Nog voor de zekerheid, hierdoor kan niet eens zomaar water eruit gaan stromen?
Daikin Wp 8kw 280L ww pv2000 zuid-3500 zuid/west houtkachel aan vv gekoppeld
Ik zou parameter 3 een paar procenten lager zetten en dan kijken wat er gebeurt. Lc 5 is idd geen storing maar een aanduiding.Wenzel schreef op woensdag 10 februari 2021 @ 16:46:
Situatie:
• Woning uit 2007 met A-label, vrijstaand in buitengebied
• Intergas HRE 36/30A (2020) ingesteld op 70°C
• Chronotherm Touch thermostaat op 21° overdag en ’s nachts (20.00 – 8.00) uur op 20°
• Vloerverwarming (stenen vloer) beneden met 7 groepen. Thermostaatkraan bij verdeler op 45°
• De pomp bij de verdeler staat op de stand II (75W) aangesloten via een pompschakelaar
• Bovenverdieping met radiatoren, 1 open, in de badkamer
Af en toe zie ik op de ketel melding LC
Ik heb het volgende uitleg gevonden:
[...]
Als ik het goed begrijp is de ingestelde 70°C nog te hoog voor mijn situatie?
Heb ik het mis als ik denk dat de ketel temperatuur nog lager kan, bijvoorbeeld naar 60°C ?
Vermogen en temperatuur zijn twee verschillende dingen.!!Wenzel schreef op woensdag 10 februari 2021 @ 16:46:
Situatie:
• Woning uit 2007 met A-label, vrijstaand in buitengebied
• Intergas HRE 36/30A (2020) ingesteld op 70°C
• Chronotherm Touch thermostaat op 21° overdag en ’s nachts (20.00 – 8.00) uur op 20°
• Vloerverwarming (stenen vloer) beneden met 7 groepen. Thermostaatkraan bij verdeler op 45°
• De pomp bij de verdeler staat op de stand II (75W) aangesloten via een pompschakelaar
• Bovenverdieping met radiatoren, 1 open, in de badkamer
Af en toe zie ik op de ketel melding LC
Ik heb het volgende uitleg gevonden:
[...]
Als ik het goed begrijp is de ingestelde 70°C nog te hoog voor mijn situatie?
Heb ik het mis als ik denk dat de ketel temperatuur nog lager kan, bijvoorbeeld naar 60°C ?
Een CV-Ketel is een vlamkoeler en een radiator is een waterkoeler. :) Debiet is vermogen en niet de temperatuur.
Het verlagen van de temperatuur daar beperk je vermogen van de ketel niet mee.Wenzel schreef op woensdag 10 februari 2021 @ 16:46:
Situatie:
• Woning uit 2007 met A-label, vrijstaand in buitengebied
• Intergas HRE 36/30A (2020) ingesteld op 70°C
• Chronotherm Touch thermostaat op 21° overdag en ’s nachts (20.00 – 8.00) uur op 20°
• Vloerverwarming (stenen vloer) beneden met 7 groepen. Thermostaatkraan bij verdeler op 45°
• De pomp bij de verdeler staat op de stand II (75W) aangesloten via een pompschakelaar
• Bovenverdieping met radiatoren, 1 open, in de badkamer
Af en toe zie ik op de ketel melding LC
Ik heb het volgende uitleg gevonden:
[...]
Als ik het goed begrijp is de ingestelde 70°C nog te hoog voor mijn situatie?
Heb ik het mis als ik denk dat de ketel temperatuur nog lager kan, bijvoorbeeld naar 60°C ?
[ Voor 11% gewijzigd door leonbong op 10-02-2021 19:44 ]
Hoe zou jij dan een agpo ferroli domina VRleonbong schreef op woensdag 10 februari 2021 @ 19:37:
[...]
Het verlagen van de temperatuur daar beperk je vermogen van de ketel niet mee.
Je beperkt er wel het afgiftevermogen van je radiatoren, dus misschien wordt het nog wel erger.
Een HRE36 leuk zo'n ding voor de douche maar drama voor goed regelen van de verwarming in je huis zo'n ding heeft minimum vermogen van 7-8kW.
Dat is een beetje alsof je met raketaandrijving op een fiets in je woonkamer wil fietsen.
AMD Ryzen 9 7900X3D + RX 9070 + 32GB DDR5 @ 5200
Turbo raket.quadrofource schreef op woensdag 10 februari 2021 @ 19:46:
[...]
Hoe zou jij dan een agpo ferroli domina VRvan 15 jaar oud (nee dus geen zomaar in de fik vlieg model als het goed is...) welke 28.4 kw maximaal doet en een minimum modulatie van 45% heeft noemen?
Een CV-Ketel is een vlamkoeler en een radiator is een waterkoeler. :) Debiet is vermogen en niet de temperatuur.
Zie dit apparaat maar eens in te regelen
AMD Ryzen 9 7900X3D + RX 9070 + 32GB DDR5 @ 5200
Vind dit specifieke exemplaar niet helemaal troep. Vorige maand is toevallig de print vervangen omdat hij telkens na 8 seconden uitviel en vrolijk weer aan voor 8 seconden. Dat was het eerste defect in 7 jaar. De overige 8 jaar daarvoor is alleen een keer de ontsteekpen vervangen. Hij werkt altijd.. Dat weet ik omdat zelfs als je beneden de warme kraan opendraait je hem vanaf zolder nog net kunt horen aanslaanleonbong schreef op woensdag 10 februari 2021 @ 19:54:
Een drama!
Agpo is echt troep een tijdje hebben veel bouwers die dingen opgehangen omdat ze goedkoop waren. Maar de mate van troepheid heeft ze volledig uit markt weggevaagd.
Iedereen onthoud het als hij een ketel heeft gehad die naar 5 jaar puin is. Niemand koopt zo'n ding een tweede keer als je zo'n troep versie hebt gehad.
[ Voor 12% gewijzigd door quadrofource op 10-02-2021 20:05 ]
AMD Ryzen 9 7900X3D + RX 9070 + 32GB DDR5 @ 5200
[ Voor 27% gewijzigd door leonbong op 10-02-2021 20:08 ]
Hahaha nee geen troll. Het is gewoon zo dat er veel vaker over een negatieve ervaring wordt geschreven dan iemand die een positieve ervaring heeft. Tuurlijk ik zou graag een mooie nieuwe stille zuinige HR ketel hier hebben hangen maar het is een huurhuis. De HR varianten ken ik idd de problemen mee, Deze is echt ouderwets VRleonbong schreef op woensdag 10 februari 2021 @ 20:06:
ik lees, ik kan het bijna niet geloven dat er ook Agpo's zijn die niet stuk gaan.
Zijn jullie niet stiekem een internet troll
[ Voor 6% gewijzigd door quadrofource op 10-02-2021 20:13 ]
AMD Ryzen 9 7900X3D + RX 9070 + 32GB DDR5 @ 5200
/f/image/DpeHSQvyk4773HsjSDjs60cP.png?f=fotoalbum_large)
[ Voor 52% gewijzigd door leonbong op 10-02-2021 20:34 ]
Ligt 20m2 vloerverwarming in twee groepenleonbong schreef op woensdag 10 februari 2021 @ 20:32:
Als jij maar een radiator open hebt op je kantoor dan is dat niet vreemd.
Als mijn huis eenmaal warm is (BG 22 graden) overig werkkamer (22) overige slaapkamers 5 stuks op 19, heeft dit allemaal maar 3-4kW nodig om warm te houden.
[ Voor 14% gewijzigd door MikeyMan op 10-02-2021 20:39 ]
Das niet zo heel veel. Dat kan het pendelen wel verklaren.MikeyMan schreef op woensdag 10 februari 2021 @ 20:38:
[...]
Ligt 20 meter vloerverwarming in twee groepen
Over de dag snap ik dat inderaad ook wel. Hoewel volgens mij met dit weer vrijwel de hele dag warmte vraag uit meerdere zones is. Maar vooral 's ochtends verbaast het me.medu80 schreef op woensdag 10 februari 2021 @ 20:39:
[...]
Das niet zo heel veel. Dat kan het pendelen wel verklaren.
[ Voor 26% gewijzigd door MikeyMan op 10-02-2021 20:43 ]
Heb jij hier ooit antwoord op gehad?Blihi schreef op zaterdag 16 januari 2021 @ 15:42:
Hier ben ik ook nog even ingedoken. In de Italiaanse en Tsjechische documentatie staat dat P011 default op 16% staat. Dat komt overeen met 4.1 kW (16% van 25.7 kW is 4.1 kW). Bij mijn ketel (en dus ook bij de jouwe) is de minimumwaarde van P011 niet 16%, maar 22%, wat overeenkomt met 5.6 kW en op het display staat nooit minder dan 7 kW (en dat lijkt te kloppen met de gemeten delta-T en de ingestelde flow).
Ik heb Intergas maar gemaild met de vraag hoe ze die 7 kunnen verklaren, terwijl in de specificaties staat dat het 4 moet kunnen worden.
Zul je zien dat er een reactie komt dat die 4 kW alleen gehaald kan worden met een extraspeciale Intergas thermostaat ...
/f/image/naiddeSjByfOGGcNd2UmRAfV.png?f=fotoalbum_large)
[ Voor 8% gewijzigd door Remmit op 10-02-2021 22:45 ]
I Bought Myself A Politician - MonaLisa Twins 2013: 7panelen(195Wp), maand later, 17. 3 jaar later 28 en gasloos. 5.5kWp O-W op 4.2kVA omvormer. 2018 'verhuisd'.
Nee, nog niet. Ik zal eens een herinnering sturen.
WP: Toshiba Estia 8kW split HWT-801H(R)W-E + HWT-1101 binnenunit met 300 liter SWW tank. PV: 3 strings, totaal 12600 Wp, 15 kWh thuisaccu
[ Voor 72% gewijzigd door leonbong op 11-02-2021 08:33 . Reden: Bovenstaand is natuurlijk een flauwe grap. ]
Nee 107% op onderwaarde. Op bovenwaarde kom je echt niet boven de 100% hoor.
Dat denk ik ook.Nee ik denk dat display niet klopt, ik zou op de gasmeter vertrouwen.
WP: Toshiba Estia 8kW split HWT-801H(R)W-E + HWT-1101 binnenunit met 300 liter SWW tank. PV: 3 strings, totaal 12600 Wp, 15 kWh thuisaccu
[ Voor 28% gewijzigd door leonbong op 11-02-2021 08:42 ]
WP: Toshiba Estia 8kW split HWT-801H(R)W-E + HWT-1101 binnenunit met 300 liter SWW tank. PV: 3 strings, totaal 12600 Wp, 15 kWh thuisaccu
:strip_exif()/f/image/SYt3pOW1ZN1NbWs6G2BGFWT1.jpg?f=fotoalbum_large)
[ Voor 7% gewijzigd door haakjesluiten op 11-02-2021 09:18 ]
Ik ken de ketel niet en het type staat er ook niet bij, maar als je stuurt op aan/uit kan het handig zijn om meer schakelmomenten per uur te programmeren. Zes is al beter dan 3 want dan wordt de temperatuur gelijkmatiger verdeeld en krijg je minder schommelingen.TheMystery schreef op donderdag 11 februari 2021 @ 08:57:
Ik heb en vraagje over de instelling van mijn ketel waar weer een evohome op aangesloten zit, ik merk de laatste dagen op dat ik op verschillende zones 1 tot 2 graden warmer wordt dan dat ik ingesteld heb.
nu had ik hier met normale temperaturen geen last van maar dit komt waarschijnlijk omdat meer zones tegelijk temperatuur vragen wat normaal minder is.
Nu lijkt me dat de ketel teveel vermogen / te warm water door de radiatoren stuurt.
Gisteren dus even gekeken en ik heb de ketel nu als volgt ingesteld:
[Afbeelding]
Links heb ik nu de temperatuur voor de radiatoren volgens mij op 60 gezet, deze stond 2 streepjes hoger.
Tapwater heb ik laten staan.
Rechts het ketel vermogen stond vol open op stand 10 dit heb ik nu wat omlaag gezet, denk nu rond de 8kw, als ik de radiatoren in de woonkamer tel zitten die rond de 7,5 kw, dit is de grootste zone. zones staan over het algemeen niet allemaal tegelijk aan. Overdag eigenlijk alleen het kantoor en in de nacht de garage om deze vorst vrij te houden.
Mijn kantoor was iig vanmorgen gewoon netjes op de gevraagde temperatuur en de garage was ook zoals de vorige dagen.
Denken jullie dat deze instellingen goed zijn?
Verder staat op de evohome de minimale aan tijd op 1 min en het aantal schakelingen op 3, geen idee of dit hoger moet. Weet ook niet of ik deze vraag beter in het evohome topic kan stellen
Analoog komt weer helemaal terug
Het is een nefit ecomline excellent hr cw6 uit 2008 met een externe boiler, dus dit moet een HR 30 of 43 zijn als ik op internet zoek, kan het type niet vinden op de ketel. Evohome is aangesloten met aan/uit, opentherm was niet ondersteund bij deze ketel.bert pit schreef op donderdag 11 februari 2021 @ 09:26:
[...]
Ik ken de ketel niet en het type staat er ook niet bij, maar als je stuurt op aan/uit kan het handig zijn om meer schakelmomenten per uur te programmeren. Zes is al beter dan 3 want dan wordt de temperatuur gelijkmatiger verdeeld en krijg je minder schommelingen.
[ Voor 9% gewijzigd door bert pit op 11-02-2021 11:15 ]
Analoog komt weer helemaal terug
Hier hetzelfde. Ik had hem op slow gezet omdat me dat de beste instelling leek ism vloerverwarming.Remmit schreef op maandag 8 februari 2021 @ 23:52:
[...]
Mijn situatie is anders (geen vloerverarming en hoofdzakelijk convectoren) maar ik bemerkte gisteren een vergelijkbaar gedrag en het kwam door de thermostaat (want die stopte steeds even met warmte vragen). Het aantal starts was zeer hoog, steeds een paar minuten aan en dan weet een paar minuten uit. Veel vaker dan wanneer de ketel pendelt of als de thermostaat low load control zou doen.
Ik wist op dat moment niet wat het was maar heb toen de volgende instellingen veranderd op de thermostaat (en aan de ketel niets gewijzigd):
- type regelgedrag van 1 (langzaam) naar 3 (snel)
- low load control uitgezet
Direct daarna was dit gedrag over en kwamen er langere stooksessies. Ik vermoed dat het regelgedrag de boosdoener was. Ik denk dat bij stand 1 (langzaam) de thermostaat geprogrammeerd is om wanneer de kamertemp eenmaal redelijk stijgt, aan te nemen dat die stijging nog wel even doorgaat en dus afschakelt. Maar die kamertemp stijgt dan niet meer en dus springt ‘ie weer aan.
In vorige winters heb ik met die instelling gespeeld maar nooit een echt effect waargenomen. Sinds begin januari had ik hem permanent op Langzaam staan en dat leek goed te werken dus zo gelaten. Tot de lage buitentemp plus veel wind (en geen zon) van gisteren dus.
Het zou ook kunnen dat de thermostaat nog moest leren dat het ineens kouder is en het gedrag bijgesteld moest worden, maar dan zou ik niet dit specifieke gedrag verwachten.
Gezien bij jou de vloerverwarming bijverwarming is zou je wellicht eens met Standaard of Snel regelgedrag kunnen testen of dit gedrag bij jou dan ook verdwijnt.
PS 1: Mijn thermostaat is een Honeywell chronotherm vision modulation.
PS 2: Gisteren 13,3 kuub (inclusief een douche) en vandaag 16,2 kuub (zonder douche). Dat gaat hard! (Wel heb ik vaker gemerkt dat er een kleine vertraging is wanneer het kouder of warmer weer wordt, vermoedelijk doordat de massa van de woning enige tijd neemt - donderdag en vrijdag was het nog best warm)
Als je er natuurkundig naar kijkt klopt dat juist wel, die 100% onderwaarde is de warmte die vrij komt bij de verbranding van het gas, die extra %-en boven de 100% komen uit de fase verandering van gas naar vloeistof bij het condenseren van de waterdamp uit je rookgassen.leonbong schreef op donderdag 11 februari 2021 @ 09:09:
@Blihi
Hou nou maar gewoon die gasmeter dat is wat je verbruikt en zolang de ketel condeseert is zo'n beetje het maximale wat je aan efficiëntie kan doen in je huis.
Die 107% dat is nou eenmaal een afgesproken rekenmethode in de CV-branche, die als je er echt natuurkundig naar kijkt natuurlijk niet klopt. Maar dat geeft niet "we als maatschappij" hebben nou eenmaal afgesproken het zo uit te rekenen.
Je hebt mensen die dan roepen.
Een warmtepomp is minder efficient omdat die loopt op stroom en de gascentrale haalt maar 60% rendement.
Mijn CV-ketel doet 107%.
Die er dan helemaal aan voorbij gaan dat die % niet volgens dezelfde rekenmethode zijn uitgerekend.
3200 Wp OZO+10000 Wp ZZW+3200 Wp WNW - Daikin 4MXM68N + 3 x FTXM20M2V1B + FTXA50A2V1BT - Vaillant AroTherm 125/5 & Boiler VIH RW 300/3 MR
Dit wordt trial and error. Met steeds nieuwe informatie is het ondoenlijk om te zeggen waar het zit. Zelfs de zon heeft momenteel veel invloed op het verwarmen van bepaalde ruimten.TheMystery schreef op donderdag 11 februari 2021 @ 11:40:
@bert pit Woonkamer wordt eigenlijk niet te warm het is eigenlijk meer op kantoor en badkamer welke wel een evohome zone is.
Ik test het even zo met de radiator temperatuur op de ketel op 60 en het mindere ketel vermogen.
Tot nu toe 4 m3 minder gas verbruikt en alles lijkt tot nu toe ongeveer de juiste temp te hebben +- 0.5 en dat lijkt me vrij normaal.
Misschien dat ik nog met 6 schakel momenten kan experimenteren, wordt er dan meer gas verbruikt of alleen gelijk matiger verdeeld over het uur?
Analoog komt weer helemaal terug
[ Voor 27% gewijzigd door leonbong op 11-02-2021 13:39 ]
een HR gasketel zuigt lucht van buiten aan voor de verbranding, en blaast die daar na weer naar buiten.PentaClover schreef op donderdag 11 februari 2021 @ 13:22:
[...]
Als je er natuurkundig naar kijkt klopt dat juist wel, die 100% onderwaarde is de warmte die vrij komt bij de verbranding van het gas, die extra %-en boven de 100% komen uit de fase verandering van gas naar vloeistof bij het condenseren van de waterdamp uit je rookgassen.
Een HR ketel haalt dus meer warmte uit het gas dan dat er puur door verbranding vrijkomt.
Rendement is totale geproduceerde warmte / onderwaarde gas dat verbrand is.
Met een warmte pomp maak je exact de zelfde berekening over de hele keten:
geproduceerde warmte / onderwaarde van verbrande gas.
Stel rendement gas centrale + transport naar huis = 50%
Stel de Warmtepomp heeft een COP van 3.5 = 350%
Dan is het totale rendement 50% * 350% = 175%
Of via de lange weg met een voorbeeld:
1 m3 Gas levert dan 50% van 31.65/3.6 = 4.4 kWh electrische energie in huis.
De Warmtepomp heeft een COP van 3.5, dan levert dat 3.5*4.4 kWh = 15.4 kWh aan warmte, dus het rendement op het aardgas dat door de centrale verbrand wordt = 100*15.4/8.8 = 175 %
7x245Wp(15 graden) + 7x245Wp(45 graden) op oost en 10x300Wp(45 graden) op west. (4kW omvormer)
[ Voor 7% gewijzigd door Blihi op 11-02-2021 14:41 ]
WP: Toshiba Estia 8kW split HWT-801H(R)W-E + HWT-1101 binnenunit met 300 liter SWW tank. PV: 3 strings, totaal 12600 Wp, 15 kWh thuisaccu
Ik heb volgens mij dezelfde ketel als jij. Mijn huis heeft een inhoud van 1000 m3. Beneden ligt vloerverwarming; boven heb ik radiatoren. Ik gebruik de EVO Home voor de aansturing van mijn vloerverwarming en radiatoren. Meestal verwarm ik alleen de woonkamer, keuken, hal en bijkeuken (100 m2) alsmede een kantoorruimte boven. Overdag (van 10.00 - 22.00 uur) stook ik op 21 graden; 's nachts op 18 graden. In de praktijk zakt de temperatuur 's nachts maar 1,5 graad.TheMystery schreef op donderdag 11 februari 2021 @ 08:57:
Ik heb en vraagje over de instelling van mijn ketel waar weer een evohome op aangesloten zit, ik merk de laatste dagen op dat ik op verschillende zones 1 tot 2 graden warmer wordt dan dat ik ingesteld heb.
nu had ik hier met normale temperaturen geen last van maar dit komt waarschijnlijk omdat meer zones tegelijk temperatuur vragen wat normaal minder is.
Nu lijkt me dat de ketel teveel vermogen / te warm water door de radiatoren stuurt.
Gisteren dus even gekeken en ik heb de ketel nu als volgt ingesteld:
[Afbeelding]
Links heb ik nu de temperatuur voor de radiatoren volgens mij op 60 gezet, deze stond 2 streepjes hoger.
Tapwater heb ik laten staan.
Rechts het ketel vermogen stond vol open op stand 10 dit heb ik nu wat omlaag gezet, denk nu rond de 8kw, als ik de radiatoren in de woonkamer tel zitten die rond de 7,5 kw, dit is de grootste zone. zones staan over het algemeen niet allemaal tegelijk aan. Overdag eigenlijk alleen het kantoor en in de nacht de garage om deze vorst vrij te houden.
Mijn kantoor was iig vanmorgen gewoon netjes op de gevraagde temperatuur en de garage was ook zoals de vorige dagen.
Denken jullie dat deze instellingen goed zijn?
Verder staat op de evohome de minimale aan tijd op 1 min en het aantal schakelingen op 3, geen idee of dit hoger moet. Weet ook niet of ik deze vraag beter in het evohome topic kan stellen
Mijn huis is rond de 700 m3, beneden heb ik vloerverwarming + radiatoren. Ik verwarm van 9 tot 16:30 de woonkamer / keuken naar 19 graden van 16:30 tot 22:30 20 graden ruimte is rond de 65m2.Leatherneck1665 schreef op donderdag 11 februari 2021 @ 17:11:
[...]
Ik heb volgens mij dezelfde ketel als jij. Mijn huis heeft een inhoud van 1000 m3. Beneden ligt vloerverwarming; boven heb ik radiatoren. Ik gebruik de EVO Home voor de aansturing van mijn vloerverwarming en radiatoren. Meestal verwarm ik alleen de woonkamer, keuken, hal en bijkeuken (100 m2) alsmede een kantoorruimte boven. Overdag (van 10.00 - 22.00 uur) stook ik op 21 graden; 's nachts op 18 graden. In de praktijk zakt de temperatuur 's nachts maar 1,5 graad.
Op mijn ketel heb ik het vermogen op zijn laagste stand ingesteld en de invoertemperatuur op ca. 50 graden. De boiler staat ingesteld op het derde merkteken. Ook deze dagen krijg ik met deze instellingen het huis goed warm, heb ik heet water om te douchen en verstook ik bij de huidige lage temperaturen tussen 6 en 8 m3 per dag.
Rob
Bij de Honeywell thermostaten kun je het regelgedrag op "traag" instellen. Dan begint de thermostaat ruim op tijd met het vragen van warmte als de ruimte door de zon opgewarmd is. Geen idee of dat bij deze thermostaat ook kan.Pixal schreef op donderdag 11 februari 2021 @ 17:45:
Even een vraagje want ik kom er niet uit. Na ~30 jaar hete lucht verwarming is dit mijn eerste winter met vloerverwarming en de traagheid is wel een nadeeltje gebleken.
We hebben een redelijk lichte woonkamer en wanneer de zon naar binnen schijnt wordt het al snel warmer dan de setpoint van de thermostaat en gaat de kachel uit. Natuurlijk schitterend dat de kachel vandaag 3 uur geen gas heeft verstookt maar het huis begint in de namiddag wel af te koelen. Dit gaat zo langzaam dat de CV nu nog steeds geen opdracht krijgt om te stoken. We hebben vloerverwarming en het opwarmen gaat zo traag dat hij straks de rest van de avond nodig heeft om weer op temperatuur te komen en we het eigenlijk iets te fris hebben.
Ik kan in de Atag Brainq thermostaat (rampzalig ding) wel een Parameter "Overschreiding ruimtetemperatuur" instellen maar volgens mij anticipeert dit niet op het teruglopen van de ruimte temperatuur. Toen ik deze parameter had ingeschakeld op 0.5 C leek de CV letterlijk de hele dag bezig te zijn met die laatste 0.5.
Als ik het zo bekijk is hier menselijk ingrijpen gewoon altijd nodig en moet ik in dit soort gevallen gewoon zelf anticiperen en de setpoint verhogen. (de thermostaat zelf hangt trouwens nooit in de zon)
WP: Toshiba Estia 8kW split HWT-801H(R)W-E + HWT-1101 binnenunit met 300 liter SWW tank. PV: 3 strings, totaal 12600 Wp, 15 kWh thuisaccu
Typeplaatje zit achter je UBA op het plaatje aan de zijkant net voor het gasblok.TheMystery schreef op donderdag 11 februari 2021 @ 10:48:
[...]
Het is een nefit ecomline excellent hr cw6 uit 2008 met een externe boiler, dus dit moet een HR 30 of 43 zijn als ik op internet zoek, kan het type niet vinden op de ketel. Evohome is aangesloten met aan/uit, opentherm was niet ondersteund bij deze ketel.
Ik heb beneden vloerverwarming dus dat is eigenlijk de reden dat ik de schakelmomenten op 3 heb gezet.
tussen de vloerverwarming zit ook geen evohome, dus als er ergens warmte gevraagd wordt gaat er ook altijd iets door de vloerverwarming.
[ Voor 4% gewijzigd door Deef_K op 11-02-2021 19:08 ]
Maar ik verwarm maar 1 ruimte van 20 m2 boven (radiator). De rest is beneden (allemaal vloerverwarming m.u.v. de badkamer (radiator)). Wij zijn met 2 personen. Ik heb dubbelglas, maar mijn buitenmuren zijn van cellenbeton (40 cm) en dat isoleert goed. Ik heb een Nefit Ecomline Classic HRC 30. Volgens mij is het vermogen daarvan 9 kWh op zijn laagste stand. Bij mij staat de rechterknop op de foto dus op 1. De linkerknop staat op 6 (zelfde als bij jou) en de middelste op 3. Dat is de knop voor het tapwater. Tot slot heb ik mijn pomp op stand 1 gezet (stond op 2). Die pomp zie je pas als je de kap er even afhaalt.Met deze instellingen komt de aanvoertemperatuur niet boven de 50 graden, is de retourtemperatuur dus nog lager (onder dauwpunt) en pendelt de ketel niet. Ik heb dus lange stooksessies op laag vermogen.TheMystery schreef op donderdag 11 februari 2021 @ 18:15:
[...]
Mijn huis is rond de 700 m3, beneden heb ik vloerverwarming + radiatoren. Ik verwarm van 9 tot 16:30 de woonkamer / keuken naar 19 graden van 16:30 tot 22:30 20 graden ruimte is rond de 65m2.
Boven verwarm ik het kantoor van 7:30 tot 16:30 op 20,5 en de badkamer van 18:30 tot 20:00 op 19,5
Verder heb ik een verwarming in de garage op 5 graden, deze springt nu om de 2uur ongeveer aan.
In de nacht staat het op 17,5 ingesteld.
Laatste dagen een verbruik van de 18/19m3, een behoorlijk verschil met jou en je huis is ook nog Een stuk groter. Vandaag zit ik met de nieuwe instelling op 11m3 gisteren om 13:00 zat ik al op 12m3 dus het scheelt al een stuk.
Dus waarschijnlijk zou ik het vermogen nog wat terug kunnen schroeven. Staat er bij jou ook 11KW op?
Op mijn boiler heb ik geen instelling dit is een witte dichte kast zonder een klep. Waar zie jij het merkteken staan?
De calenta evt icm een i-sense of e-twist moduleert dan zelf als de best kwa temperatuur.haakjesluiten schreef op donderdag 11 februari 2021 @ 09:17:
Zijn er verder nog zaken aan de Calenta ketel, ik lees in dit topic wisselende meningen. Deze zou zelf al goed moduleren dus met aanpassingen zou er weinig te winnen zijn klopt dat?
/f/image/Y2lvJ5DK9rdHWkUUowJVUBrN.png?f=fotoalbum_large)
Bedankt, heb eens gekeken maar kan er niet echt een type uithalen.scofield schreef op donderdag 11 februari 2021 @ 19:03:
[...]
Typeplaatje zit achter je UBA op het plaatje aan de zijkant net voor het gasblok.
Ik zou die aan/uit van Honeywell op 6 schakelmomenten zetten. De uitleg van de instellingen ww en cv alsook cv vermogen staan in de handleiding. Als je die jumper bij 11 kW weghaalt gaat de ketel niet meer vermogen leveren dan diezelfde 11 kW
:strip_exif()/f/image/tX3sFqhVg1YiKudC9QLCqdmp.jpg?f=fotoalbum_large)
[ Voor 6% gewijzigd door TheMystery op 11-02-2021 20:23 ]
Dat is een aardig slootje warm water op voorraad idd. Ketel is uit 2007TheMystery schreef op donderdag 11 februari 2021 @ 20:04:
[...]
Bedankt, heb eens gekeken maar kan er niet echt een type uithalen.
[Afbeelding]
Maar Max vermogen ligt dus ergens tussen de 30/32, als ik al mij radiatoren optel die tegelijk aan zouden kunnen is dit 10kw ex vloerverwarming.
Dus vermogen knop kan waarschijnlijk wel op stand 3 of 4 van de 10 en dat zal redelijk wat besparen aangezien deze eerst vol open stond op stand 10.
Ik ga de 6 schakel momenten eens testen.
Edit:
Boekje er op nagezocht en volgens mij moet het dan een HR30 zijn met een ecomfit boiler.
Stand 3 is dan 13,5 kw en stand 4 15,6, ik ga stand 4 eens proberen dat lijkt me genoeg met wat ik bereken.
[ Voor 4% gewijzigd door scofield op 11-02-2021 20:35 ]
Is dit geen tapwatervraag? Doordat het water dat nog in de warmtewisselaar zit opwarmt, straalt dat af op de sensor in de aanvoer.mlo schreef op donderdag 11 februari 2021 @ 19:10:
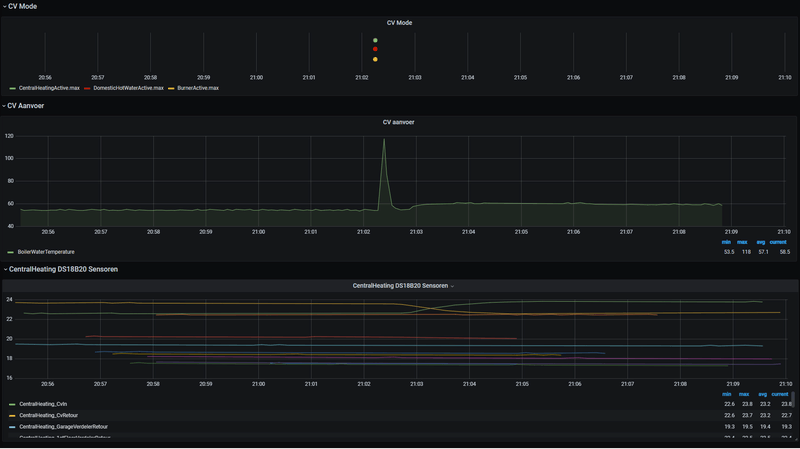
Iemand enig idee wat hier gebeurt?
[Afbeelding]
Ik heb dit wel vaker gezien, ik dacht dat het een glitch was vanuit de CV ketel of Sensor of OTGW. Echter zie ik sinds ik de DS18B20 sensoren heb aangesloten dat er daarna ook iets gebeurd in de CVaanvoer (1 graad omhoog) en CVretour (1 graad naar beneden) temperaturen.
WP: Toshiba Estia 8kW split HWT-801H(R)W-E + HWT-1101 binnenunit met 300 liter SWW tank. PV: 3 strings, totaal 12600 Wp, 15 kWh thuisaccu
Daar maak je dus een denk fout, bij het condenseren van waterdamp komt er belachelijk veel energie in de vorm van warmte vrij (maximaal 0.98kWh per m3 Nederlands aardgas als 100% van de waterdamp zou condenseren), en dat is al helemaal veel als je kijkt hoeveel energie je rookgassen kunnen bevatten.migjes schreef op donderdag 11 februari 2021 @ 14:20:
[...]
een HR gasketel zuigt lucht van buiten aan voor de verbranding, en blaast die daar na weer naar buiten.
een gas ketel die dus 110% van de warmte uit gas kan halen.
moet dus koudere lucht naar buiten blazen als hij naar binnen zuigt voor de verbranding.
het moet ergens vandaan komen.![]()
dus ook een warmtepomp zijn, lol al eens gevoeld aan de schoorsteen of de temperaturen gemeten in die schoorsteen?
3200 Wp OZO+10000 Wp ZZW+3200 Wp WNW - Daikin 4MXM68N + 3 x FTXM20M2V1B + FTXA50A2V1BT - Vaillant AroTherm 125/5 & Boiler VIH RW 300/3 MR
Er stond: Stel de Warmtepomp heeft een COP van 3.5 = 350%Blihi schreef op donderdag 11 februari 2021 @ 14:40:
In de vergelijking met warmtepompen moet je natuurlijk niet kijken naar de COP van 3.5
3200 Wp OZO+10000 Wp ZZW+3200 Wp WNW - Daikin 4MXM68N + 3 x FTXM20M2V1B + FTXA50A2V1BT - Vaillant AroTherm 125/5 & Boiler VIH RW 300/3 MR
Dat is niet wat ik zei, en inderdaad praat je langs mij heen.leonbong schreef op donderdag 11 februari 2021 @ 13:36:
Off-topic.
@PentaClover
Tuurlijk is de verbranding 100%, dat is hij namelijk altijd “energie gaan niet verloren”
Maar netto heb je natuurlijk nooit 100% van de warmte in het cv-water gekregen.
Er gaat altijd energie via de schoorsteen naar buiten.
Maar ik heb het idee dat we langs elkaar heen praten.
Nu terug on topic
3200 Wp OZO+10000 Wp ZZW+3200 Wp WNW - Daikin 4MXM68N + 3 x FTXM20M2V1B + FTXA50A2V1BT - Vaillant AroTherm 125/5 & Boiler VIH RW 300/3 MR
Dan had je moeten zeggen: stel de WP heeft een SCOP van 3.5PentaClover schreef op donderdag 11 februari 2021 @ 21:35:
[...]
Er stond: Stel de Warmtepomp heeft een COP van 3.5 = 350%
dat was natuurlijk een makkelijk getal voor het rekenvoorbeeld
WP: Toshiba Estia 8kW split HWT-801H(R)W-E + HWT-1101 binnenunit met 300 liter SWW tank. PV: 3 strings, totaal 12600 Wp, 15 kWh thuisaccu
Wat @Blihi zegt. Ik zie dit ook. Ik vermoed zelf dat er bij mij ergens een kraan langzaam wat doorlaat en daarom het tapwater van druk gaat. Ik zie ook dat de CH water temp op dat moment omhoog gaat.mlo schreef op donderdag 11 februari 2021 @ 19:10:
Iemand enig idee wat hier gebeurt?
[Afbeelding]
Ik heb dit wel vaker gezien, ik dacht dat het een glitch was vanuit de CV ketel of Sensor of OTGW. Echter zie ik sinds ik de DS18B20 sensoren heb aangesloten dat er daarna ook iets gebeurd in de CVaanvoer (1 graad omhoog) en CVretour (1 graad naar beneden) temperaturen.
Ik zie dit bij mijn Intergas ook gebeuren. Vannacht ook weer. Even een piekje in de temperatuur, maar ook in het gasverbruik op de meter. Gekke is dat die piekjes steeds op dezelfde tijd zijn en er echt geen warmwatervraag is. De ketel gaat gewoon heel even op maximaal vermogen stoken en stopt daar dan weer mee.mlo schreef op donderdag 11 februari 2021 @ 19:10:
Iemand enig idee wat hier gebeurt?
[Afbeelding]
Ik heb dit wel vaker gezien, ik dacht dat het een glitch was vanuit de CV ketel of Sensor of OTGW. Echter zie ik sinds ik de DS18B20 sensoren heb aangesloten dat er daarna ook iets gebeurd in de CVaanvoer (1 graad omhoog) en CVretour (1 graad naar beneden) temperaturen.
WP: Toshiba Estia 8kW split HWT-801H(R)W-E + HWT-1101 binnenunit met 300 liter SWW tank. PV: 3 strings, totaal 12600 Wp, 15 kWh thuisaccu
Nee COP is correct. SCOP is het seizoens gewogen gemiddelde van de COP.Blihi schreef op donderdag 11 februari 2021 @ 21:51:
[...]
Dan had je moeten zeggen: stel de WP heeft een SCOP van 3.5
3200 Wp OZO+10000 Wp ZZW+3200 Wp WNW - Daikin 4MXM68N + 3 x FTXM20M2V1B + FTXA50A2V1BT - Vaillant AroTherm 125/5 & Boiler VIH RW 300/3 MR
enmlo schreef op donderdag 11 februari 2021 @ 19:10:
Iemand enig idee wat hier gebeurt?
Ketels zijn doorgaans standaard ingesteld om warmwater direct beschikbaar te hebben, hiervoor start de CV-ketel automatisch elk uur / elk anderhalf uur om dat warmtapwater op temperatuur te houden.Blihi schreef op vrijdag 12 februari 2021 @ 08:26:
Dit kan niet de ECO of Comfort stand zijn van het warm water, want die staat uit. Ik heb me er maar bij neergelegd dat ik niet weet wat het is.
Ja, maar je doet deze berekening om te redeneren over jaargemiddeldes van rendement. Dan moet je dus niet met COP rekenen, of je moet de gascentrale ook even op een veel hogere efficiëntie zetten, want ik weet zeker dat zo'n centrale die efficiëntie soms ook wel haalt.PentaClover schreef op vrijdag 12 februari 2021 @ 08:36:
[...]
Nee COP is correct. SCOP is het seizoens gewogen gemiddelde van de COP.
Het rekenvoorbeeld ging over 1m3 Gas die omgezet werd in 4.4 kWh electrische energie die omgezet werd in 15.4 kWh warmte door de WP. Dat duurt typisch niet een heel stookseizoen, in die context is SCOP net zo relevant als de gemiddelde buiten temperatuur van de afgelopen 6 maanden voor iemand die wil weten hoe koud het nu buiten is.
WP: Toshiba Estia 8kW split HWT-801H(R)W-E + HWT-1101 binnenunit met 300 liter SWW tank. PV: 3 strings, totaal 12600 Wp, 15 kWh thuisaccu
Wat ik zie is volgens mij niet voor het warmtapwater op temperatuur te houden, die momenten zie ik inderdaad ook. Het verschil met wat ik hier zie tov als wel het tapwater op temperatuur gehouden wordt is dat niet altijd de brander aangaat, de pomp in de CV ook niet aangaat, de temperatuur ook veel korter omhoog gaat maar wel veel hoger (118 graden) en er geen gas verbruik is. Ik zie alleen dat de CV Aanvoer en CV retour temperatuur van temperatuur wisselen. CV aanvoer 1 graaf omhoog en CV retour 1 graad naar beneden..._Arthur schreef op vrijdag 12 februari 2021 @ 08:37:
Ketels zijn doorgaans standaard ingesteld om warmwater direct beschikbaar te hebben, hiervoor start de CV-ketel automatisch elk uur / elk anderhalf uur om dat warmtapwater op temperatuur te houden.
Ik heb een Nefit Topline HRC en heb dit uitgeschakeld (als ik nu warm water wil hebben uit de kraan moet ik dus langer wachten).
Bij mijn ketel c.q. thermostaat (Moduline 300) scharen ze dit onder de noemer "Warmwaterbedrijf".
Dus; even in de handleiding van je ketel kijken of je dit uberhaupt wel kan uitschakelen.
[ Voor 9% gewijzigd door mlo op 12-02-2021 08:59 ]
WP: Toshiba Estia 8kW split HWT-801H(R)W-E + HWT-1101 binnenunit met 300 liter SWW tank. PV: 3 strings, totaal 12600 Wp, 15 kWh thuisaccu
Geen gasverbruik en toch hogere temperaturen. Dat gaat natuurlijk niet samen lijkt mijmlo schreef op vrijdag 12 februari 2021 @ 08:57:
Wat ik zie is volgens mij niet voor het warmtapwater op temperatuur te houden, die momenten zie ik inderdaad ook. Het verschil met wat ik hier zie tov als wel het tapwater op temperatuur gehouden wordt is dat niet altijd de brander aangaat, de pomp in de CV ook niet aangaat, de temperatuur ook veel korter omhoog gaat maar wel veel hoger (118 graden) en er geen gas verbruik is. Ik zie alleen dat de CV Aanvoer en CV retour temperatuur van temperatuur wisselen. CV aanvoer 1 graaf omhoog en CV retour 1 graad naar beneden...
Zoiets dus (toen ik dat warmhouden van warmtap water nog niet had uitgeschakeld en nog niet bezig was geweest met verlagen aanvoer temperatuur):Als het wel voor tapwater op temperatuur gaat dan zie ik gas verbruik, CV ketel altijd branden en veel langer, pomp in CV ketel gaat draaien en ik zie gas verbruik (0.1 kuub)
Ik was niet aan het redeneren over jaargemiddeldes van rendement, en inderdaad begint het zo een beetje offf-topic te geraken.Blihi schreef op vrijdag 12 februari 2021 @ 08:51:
[...]
Ja, maar je doet deze berekening om te redeneren over jaargemiddeldes van rendement. Dan moet je dus niet met COP rekenen, of je moet de gascentrale ook even op een veel hogere efficiëntie zetten, want ik weet zeker dat zo'n centrale die efficiëntie soms ook wel haalt.
Maar goed, volgens mij gaat dit een beetje off-topic.
3200 Wp OZO+10000 Wp ZZW+3200 Wp WNW - Daikin 4MXM68N + 3 x FTXM20M2V1B + FTXA50A2V1BT - Vaillant AroTherm 125/5 & Boiler VIH RW 300/3 MR
Als je over een intergas spreekt dan zou dit kunnen kloppen. Die doet zowieso een zelftest van zn sensoren een keer per 24 uur ongeacht de draaiuren. Dit geeft tijdelijk een 2 in de displaymlo schreef op vrijdag 12 februari 2021 @ 08:57:
[...]
Wat ik zie is volgens mij niet voor het warmtapwater op temperatuur te houden, die momenten zie ik inderdaad ook. Het verschil met wat ik hier zie tov als wel het tapwater op temperatuur gehouden wordt is dat niet altijd de brander aangaat, de pomp in de CV ook niet aangaat, de temperatuur ook veel korter omhoog gaat maar wel veel hoger (118 graden) en er geen gas verbruik is. Ik zie alleen dat de CV Aanvoer en CV retour temperatuur van temperatuur wisselen. CV aanvoer 1 graaf omhoog en CV retour 1 graad naar beneden...
Als het wel voor tapwater op temperatuur gaat dan zie ik gas verbruik, CV ketel altijd branden en veel langer, pomp in CV ketel gaat draaien en ik zie gas verbruik (0.1 kuub)
Blihi schreef op vrijdag 12 februari 2021 @ 09:02:
Als je het water in de ketel naar 120 graden krijgt zonder gas te verbruiken moet je snel patent aanvragen, want dan heb je een uniek apparaat in handen.
Het zal dan wel om een meetfout gaan.
snap ik vandaar ook de vraag: weten jullie wat hier gebeurt. Ik dacht eerst ook dat het een meetfout, of test of glitch was, totdat ik van het weekend de DS18B20 sensoren op de leidingen heb gezet en zie dat de CV Aanvoer en Retour wel op iets reageren..._Arthur schreef op vrijdag 12 februari 2021 @ 09:03:
[...]
Geen gasverbruik en toch hogere temperaturen. Dat gaat natuurlijk niet samen lijkt mij
Mijn ketel (Daalderop BaseCube Duo) ging in het verleden iedere avond om precies 22:00 even aan zonder aanwijsbare oorzaak (warmtevraag of instellingen). Ik weet dat aan een bug in de ketel firmware. Toen de regelunit om andere redenen (was defect) vervangen werd door een nieuwe, is het opgehouden.mlo schreef op donderdag 11 februari 2021 @ 19:10:
Iemand enig idee wat hier gebeurt?
[Afbeelding]
Ik heb dit wel vaker gezien, ik dacht dat het een glitch was vanuit de CV ketel of Sensor of OTGW. Echter zie ik sinds ik de DS18B20 sensoren heb aangesloten dat er daarna ook iets gebeurd in de CVaanvoer (1 graad omhoog) en CVretour (1 graad naar beneden) temperaturen.
12.090kWp → 40 panelen → oost/zuid/west | Zonneplan | EV
De Intergas XTreme die ik heb heeft dus een tapcomfort instelling. Als je dat uit zet duurt het iets langer voordat je warm water hebt, anders wordt het tapwater minimaal op een bepaalde waarde gehouden.mlo schreef op vrijdag 12 februari 2021 @ 10:07:
[...]
[...]
snap ik vandaar ook de vraag: weten jullie wat hier gebeurt. Ik dacht eerst ook dat het een meetfout, of test of glitch was, totdat ik van het weekend de DS18B20 sensoren op de leidingen heb gezet en zie dat de CV Aanvoer en Retour wel op iets reageren...
WP: Toshiba Estia 8kW split HWT-801H(R)W-E + HWT-1101 binnenunit met 300 liter SWW tank. PV: 3 strings, totaal 12600 Wp, 15 kWh thuisaccu
Ik heb Intergas nogmaals gevraagd om een reactie. Ze gaven aan hier nog een keer achteraan te gaan.
WP: Toshiba Estia 8kW split HWT-801H(R)W-E + HWT-1101 binnenunit met 300 liter SWW tank. PV: 3 strings, totaal 12600 Wp, 15 kWh thuisaccu
En waarom heb je je aanvoertemperatuur verlaagd?MikeyMan schreef op woensdag 10 februari 2021 @ 20:30:
Nu dacht ik de situatie hier aardig onder controle te hebben, met het verlagen van het maximale vermogen en het terugbrengen van de aanvoertemperatuur.
Maar nu het kouder wordt; blijkt vooral de matig geisoleerde tweede verdieping een struikelblok. Laat dat nou net noodgedwongen mijn kantoor zijn momenteel
Nachtverlaging kan daar echt niet meer, dan is het 'sochtends 16 graden, dus laat hem nu niet meer verder dan 18 terug lopen. Kijken of ie dat vast houdt de komende dagen.
Enige wat me wel verbaast; is dat m'n ketel ook met deze temperaturen, en hoge vraag vanuit de zones nog pendelt:
[Afbeelding]
Is het niet vreemd dat ie met deze temperaturen alsnog aan het pendelen slaat?
Als de boer zijn koeien kust, zijn ze jarig wees gerust. Varkens op een landingsbaan, leiden nooit een lang bestaan. Als de boer zich met stront wast, zijn zijn hersens aangetast. Als het hooi is in de schuur, zit het wijf bij den gebuur.
Heet blijkbaar 'warm houden' bij Remeha. Staat niet in de ketel documentatie, alleen in de thermostaat documentatie._Arthur schreef op vrijdag 12 februari 2021 @ 08:37:
Ketels zijn doorgaans standaard ingesteld om warmwater direct beschikbaar te hebben, hiervoor start de CV-ketel automatisch elk uur / elk anderhalf uur om dat warmtapwater op temperatuur te houden.
Ik heb een Nefit Topline HRC en heb dit uitgeschakeld (als ik nu warm water wil hebben uit de kraan moet ik dus langer wachten).
Bij mijn ketel c.q. thermostaat (Moduline 300) scharen ze dit onder de noemer "Warmwaterbedrijf".
Dus; even in de handleiding van je ketel kijken of je dit uberhaupt wel kan uitschakelen.
Dat hangt helemaal van je situatie af. Maar kun je ook testen met alle tips hier. Worden alle ruimtes nu warm genoeg en niet te warm? Dan is je balans nu wellicht goed. Maar als deze koude periode weer voorbij is kan dat weer anders uitpakken natuurlijk.darklord007 schreef op donderdag 11 februari 2021 @ 11:36:
[...]
...
Voegd waterzijdig inregelen in deze zin nog wat toe aan efficiency?
[ Voor 36% gewijzigd door Cap op 13-02-2021 13:07 ]
Sorry voor de late reactie.Remmit schreef op woensdag 10 februari 2021 @ 22:43:
@darklord007 heb je nog getest met thermostaat regeling op andere stand dan Slow? (daar je vloerverwarming niet hoofdverwarming is, zie mijn eerdere reply)

Ik moet eens gaan meten, maar volgens mij is de retour altijd wel goed koud.Remmit schreef op vrijdag 12 februari 2021 @ 18:54:
[...]
Dat hangt helemaal van je situatie af. Maar kun je ook testen met alle tips hier. Worden alle ruimtes nu warm genoeg en niet te warm? Dan is je balans nu wellicht goed. Maar als deze koude periode weer voorbij is kan dat weer anders uitpakken natuurlijk.
Het bizarre bij mij is dat ik geen verschil in gedrag kon ontdekken met de regelgedrag setting, tot afgelopen zondag dus. Sindsdien loopt alles weer goed.
Een paar weken geleden heb ik nog gebeld met Honeywell en gevraagd wat deze setting precies doet, gezien diverse mensen en diverse websites iets anders beweren en uit de documentatie haal je dit niet. Sommigen zeggen bij Snel gaat hij vaker aan. Anderen zeggen dan gaat de thermostaat langer een hogere aanvoer vragen. Dat laatste was ook wat Honeywell mij vertelde.
Maar het resultaat was dus totaal anders. Hij gaat juist minder vaak aan, maar de aanvoervraag is helemaal niet hoger dan anders. En ik krijg met de minimale aanvoerstand van 54 graden (reëel 57-58 graden op de leiding) gewoon het huis lekker warm met de huidige buitentemperaturen.
:strip_exif()/f/image/4oIbVyGMtrcCaEeoUNKZGTNQ.jpg?f=fotoalbum_large)
[ Voor 13% gewijzigd door Bassbounce op 14-02-2021 08:48 ]
[ Voor 29% gewijzigd door Gramser op 14-02-2021 08:49 ]
Dat is inderdaad wel aan de hoge kant denk ik. Hoe staat de aanvoertemperatuur van je ketel en hoe is je thermostaatprogramma?Bassbounce schreef op zondag 14 februari 2021 @ 08:43:
[Afbeelding]
Ik schrik enorm van dit verbruik, we hebben onlangs een tussenwoning gekocht uit 1974 met dakisolatie en 94 m2 vloeroppervlakte.
Overal dubbelglas alleen op 2 van de 4 slaapkamer niet.
Boven hebben alle kamers een enkele plaat verwarming en de badkamer vloerwarming met een design radiator.
Ketel is een Remeha avanta 28c uit 2007 icm een Remeha celcia 20 thermostaat.
9040 Wp | Zendure 15,4 kWh | MHI SCM60/SCM40/SRC25
20 a 21 graden overdag en in de nacht zetten we de thermostaat op 19.5 graden anders word het echt koud.Gramser schreef op zondag 14 februari 2021 @ 08:47:
Het is wat aan de hoge kant ja, maar volgens mij ook weer niet schrikbarend. Hoe heet stook je het, en hoe lang op een dag/nacht? En waar staan de radiatoren open?
[ Voor 18% gewijzigd door Bassbounce op 14-02-2021 08:52 ]
Ik zou de aanvoertemperatuur op 75 laten staan en in eerste instantie het vermogen terugschroeven. Dan kijken of je het nog (snel) genoeg warm krijgt. Volgens mij zou de nachttemperatuur naar 18 moeten kunnen en je moet je afvragen of het nodig is op elke kamer de radiatoren vol open te hebben.Bassbounce schreef op zondag 14 februari 2021 @ 08:49:
[...]
20 a 21 graden overdag en in de nacht zetten we de thermostaat op 19.5 graden anders word het echt koud.
In elke kamer staan de radiators vol open.
Aanvoer temperatuur is 75 graden.
Ik gebruik geen programma op de thermostaat.
Ik had de aanvoer temperatuur op 70 graden gezet echter duurt het dan nog langer om de gewenste temperatuur te bereiken.
Ik ga hiermee aan de slag bedankt!Leatherneck1665 schreef op zondag 14 februari 2021 @ 09:17:
[...]
Ik zou de aanvoertemperatuur op 75 laten staan en in eerste instantie het vermogen terugschroeven. Dan kijken of je het nog (snel) genoeg warm krijgt. Volgens mij zou de nachttemperatuur naar 18 moeten kunnen en je moet je afvragen of het nodig is op elke kamer de radiatoren vol open te hebben.
Rob
Ja dat klopt. De Calenta is een van de ketels die op alle fronten zeer goed probeert te regelen. Hij regelt zelf het vermogen terug en de pompsnelheid. Het enige is dat je last van stomingsgeluid kunt krijgen bij zoneverwarming. Dan moet de pompsnelheid gereduceerd worden.haakjesluiten schreef op donderdag 11 februari 2021 @ 09:17:
Vanavond de temperatuur op 19,5 gehouden, met deze temperaturen is er dan eigenlijk continue warmtevraag. Wellicht nog eens een keer een check laten doen waar er nog wat te winnen is kwa eventuele issolatie (waarschijnlijk de mechanische ventilatie die alle warme lucht zo naar buiten pompt). Maar kwa comfort is het wel veel fijner, ook op bv de slaapkamer van mijn dochtertje een stuk behagelijker.
Zijn er verder nog zaken aan de Calenta ketel, ik lees in dit topic wisselende meningen. Deze zou zelf al goed moduleren dus met aanpassingen zou er weinig te winnen zijn klopt dat?
Analoog komt weer helemaal terug
Daar gaat je gas dus naartoe. Het is even handig om een overzicht te maken van je kamers:Bassbounce schreef op zondag 14 februari 2021 @ 08:49:
[...]
In elke kamer staan de radiators vol open.
[ Voor 30% gewijzigd door Microkid op 14-02-2021 10:47 ]
4800Wp zonnestroom met Enphase
Life's a waste of time. Time's a waste of life. Get wasted all the time and you'll have the time of your life.
:strip_exif()/f/image/dLk0NH3ALGNSvn3e48C5WV59.jpg?f=fotoalbum_medium)
[ Voor 26% gewijzigd door Deef_K op 14-02-2021 10:52 ]
[ Voor 39% gewijzigd door leonbong op 14-02-2021 11:01 ]
Ik zou zo'n flir foto (laten) maken. Best kans dat je je kapot schrikt van de matige isolatie. Vochtige isolatie is geen uitzondering en werkt contraproductief.Bassbounce schreef op zondag 14 februari 2021 @ 08:43:
[Afbeelding]
Ik schrik enorm van dit verbruik, we hebben onlangs een tussenwoning gekocht uit 1974 met dakisolatie en 94 m2 vloeroppervlakte.
Overal dubbelglas alleen op 2 van de 4 slaapkamer niet.
Boven hebben alle kamers een enkele plaat verwarming en de badkamer vloerwarming met een design radiator.
Ketel is een Remeha avanta 28c uit 2007 icm een Remeha celcia 20 thermostaat.
[ Voor 7% gewijzigd door bert pit op 14-02-2021 11:06 ]
Analoog komt weer helemaal terug
En die kan je o.a. halen bij de Praxis, laatst ook gehaald voor een tientje geloof ik.leonbong schreef op zondag 14 februari 2021 @ 11:01:
Daar heb je een radiatorsleutel voor nodig.
[ Voor 25% gewijzigd door Microkid op 14-02-2021 11:05 ]
4800Wp zonnestroom met Enphase
Life's a waste of time. Time's a waste of life. Get wasted all the time and you'll have the time of your life.
Beneden was dit wel zo alleen lijkt dit net anders maar ik verwacht dat als ik deze eruit haal het dan wel past.leonbong schreef op zondag 14 februari 2021 @ 11:01:
Daar heb je een radiatorsleutel voor nodig.
Maar is je radiator 1/2 inch draad aansluiting dan?
[ Voor 22% gewijzigd door Deef_K op 14-02-2021 11:06 ]
[ Voor 31% gewijzigd door leonbong op 14-02-2021 11:16 ]
18950Wp🌞, Atlantic 270V3💧, Pana 5J🔥. Zendure 2400AC 11,5kWh🔋,Hyundai Kona 64kWh 🚗, Peblar Home ⛽, Maxima MPM 7L 🥐
Dit topic is gesloten.
![]()
Apple iPhone 17 LG OLED evo G5 Google Pixel 10 Samsung Galaxy S25 Star Wars: Outlaws Nintendo Switch 2 Apple AirPods Pro (2e generatie) Sony PlayStation 5 Pro
Tweakers is onderdeel van
DPG Media B.V.
Alle rechten voorbehouden - Auteursrecht © 1998 - 2026
•
Hosting door TrueFullstaq