Gas besparen door middel van CV tuning deel III Vorige deel Overzicht Laatste deel

Dit topic is onderdeel van een reeks. Ga naar het meest recente topic in deze reeks.

Pagina: 1 ... 12 ... 114 Laatste
Acties:
  • 895.115 views

Acties:
  • 0 Henk 'm!

  • Gramser
  • Registratie: Juli 2020
  • Laatst online: 21:53
Ah, daar stond me iets van bij, ja. Toch echt wel een heel andere setup dan bij mij. Mijn ketel kan ook helemaal niet zo ver terug moduleren als de jouwe. Dat zal best een nieuwe ketel zijn, ook?

Maarre, 22 graden in de woonkamer? Oef :)

Acties:
  • +1 Henk 'm!

  • Tommie12
  • Registratie: Juni 2011
  • Laatst online: 21:00
Gramser schreef op woensdag 9 december 2020 @ 11:20:
Ah, daar stond me iets van bij, ja. Toch echt wel een heel andere setup dan bij mij. Mijn ketel kan ook helemaal niet zo ver terug moduleren als de jouwe. Dat zal best een nieuwe ketel zijn, ook?

Maarre, 22 graden in de woonkamer? Oef :)
Ketel is inderdaad nieuw (Vitodens 200-W), echt tevreden hoe die zo mooi werkt.

Die 22 graden is inderdaad in de woonkamer, gemeten tegen een binnenmuur. Ik heb geprobeerd met 21, maar dan klaagt mijn vrouw te veel.
En dan wordt de slaapkamer van mijn dochter die studeert niet warm genoeg.

Sony A7 iv en wat recycled glas


Acties:
  • 0 Henk 'm!

  • WeekendWarrior
  • Registratie: Oktober 2020
  • Laatst online: 25-11-2024
Gramser schreef op woensdag 9 december 2020 @ 10:42:
Let even op bij het vastzetten van die pompsnelheid. Bij mijn ketel (Vaillant EcoTEC plus) kan de pompsnelheid in de "auto"-stand verder terug dan in de minimale vast te zetten stand. Hij draait dan vaak met 15-25%, terwijl de minimale vast te zetten stand meteen al 53% is.
Hier voor zover ik weet geen auto stand (die dieper teruggaat). 50% min is de standaard minimum instelling volgens het installatievoorschrift. Ik heb daar verder niets aan veranderd. Enkel nieuwsgierig naar het effect van de modulatie van de pomp versus een vaste waarde van 50% min/max (bijv. 50-50 versus 50-75).

Acties:
  • 0 Henk 'm!

  • Tommie12
  • Registratie: Juni 2011
  • Laatst online: 21:00
WeekendWarrior schreef op woensdag 9 december 2020 @ 11:30:
[...]


Hier voor zover ik weet geen auto stand (die dieper teruggaat). 50% min is de standaard minimum instelling volgens het installatievoorschrift. Ik heb daar verder niets aan veranderd. Enkel nieuwsgierig naar het effect van de modulatie van de pomp versus een vaste waarde van 50% min/max (bijv. 50-50 versus 50-75).
Het is wel logisch om je pomp harder te laten draaien als je meer vermogen vraagt aan je ketel....
Zeker als je in de buurt van de 50 graden zit, dan kan een sneller draaiende pomp er voor zorgen dat je nog net wel condenseert.

Sony A7 iv en wat recycled glas


Acties:
  • +1 Henk 'm!

  • rik999
  • Registratie: November 2004
  • Laatst online: 08-10 00:17

rik999

Het is alles of niets!

hi allen,

Toch na veel lezen hier, zoek ik jullie mening/advies. Nu ik sinds een week ongeveer een P1 meter heb is het mogelijk om het gasverbruik veel beter uit te lezen. Alleen is mij niet helemaal duidelijk, is dit nu een normaal verbruik en tegelijkertijd, zouden er nog mogelijkheden zijn om het verder omlaag te brengen door instellingen van de CV aan te passen?

Afbeeldingslocatie: https://tweakers.net/i/mPavNQP-X9E569EXfASY-heuCuY=/800x/filters:strip_icc():strip_exif()/f/image/lrUyXAUhqTlk3h807MAEHq8U.jpg?f=fotoalbum_large

Korte beschrijving van het huis:
  • Tussenwoning van 74m2 uit 1915, volledig gerenoveerd en geisoleerd (vloer, gevel, zolder, etc.). Kamer temperatuur rond de 19,5-20 graden is gewenst.
  • vloerverwarming beneden met eigen pomp (Grundfos Alpha 2L). Maximale aanvoertemperatuur bij vloerverwarming is nu op 32/33 graden (kan misschien iets hoger maar niet veel ivm parket). Boven is er nog 1 radiator die ook open staat
  • CV ketel is een Nefit Proline NxT HRC 24/CW3. Ik heb ook al een en ander aan de CV instellingen aangepast op basis van de eerste instellingen, waarbij max CV aanvoertemperatuur 50 graden is, max CV vermogen terug gebracht naar 6kw, min. pomptoerental op 30% en max op 50% met nadraaitijd van 15min.
  • Thermostaat is een standaard Honeywell round modulation
Ik heb helaas nog geen beschikking over temperatuurmeter, dat staat nog op het lijstje :). Jaarverbruik is gelukkig al vrij laag (<400m3), maar altijd op zoek om het verder omlaag te brengen.

[ Voor 5% gewijzigd door rik999 op 09-12-2020 12:35 ]


Acties:
  • 0 Henk 'm!

  • WeekendWarrior
  • Registratie: Oktober 2020
  • Laatst online: 25-11-2024
Tommie12 schreef op woensdag 9 december 2020 @ 11:34:
[...]


Het is wel logisch om je pomp harder te laten draaien als je meer vermogen vraagt aan je ketel....
Zeker als je in de buurt van de 50 graden zit, dan kan een sneller draaiende pomp er voor zorgen dat je nog net wel condenseert.
Dat was ook mijn gevoel. Bij een niet modulerende pomp wil je misschien het vermogen lager vastzetten, omdat dat over de hele linie beter is voor het rendement.

In mijn geval zou de ketel zelf een inschatting moeten maken van welke pompsnelheid benodigd is voor het optimale rendement van de ketel. Als ik dan een modulatiebereik definieer zou dat toch efficiënter moeten zijn, dan wanneer ik kunstmatig de snelheid vastzet op 50%.

Hoe meer ik lees/leer, hoe meer vragen e.e.a. oproept ;)

Acties:
  • 0 Henk 'm!

  • Gramser
  • Registratie: Juli 2020
  • Laatst online: 21:53
rik999 schreef op woensdag 9 december 2020 @ 11:41:
hi allen,

Toch na veel lezen hier, zoek ik jullie mening/advies. Nu ik sinds een week ongeveer een P1 meter heb is het mogelijk om het gasverbruik veel beter uit te lezen. Alleen is mij niet helemaal duidelijk, is dit nu een normaal verbruik en tegelijkertijd, zouden er nog mogelijkheden zijn om het verder omlaag te brengen door instellingen van de CV aan te passen?

[Afbeelding]

Korte beschrijving van het huis:
  • vloerverwarming beneden met eigen pomp (Alpha 2L). Maximale aanvoertemperatuur bij vloerverwarming is nu op 32/33 graden (kan misschien iets hoger maar niet veel ivm parket). Boven is er nog 1 radiator die ook open staat
  • CV ketel is een Nefit Proline NxT HRC 24/CW3. Ik heb ook al een en ander aan de CV instellingen aangepast op basis van de eerste instellingen, waarbij max CV aanvoertemperatuur 50 graden is, max CV vermogen terug gebracht naar 6kw, min. pomptoerental op 30% en max op 50% met nadraaitijd van 15min.
  • Thermostaat is een standaard Honeywell round modulation
Ik heb helaas nog geen beschikking over temperatuurmeter, dat staat nog op het lijstje :). Jaarverbruik is gelukkig al vrij laag, maar altijd op zoek om het verder omlaag te brengen.
Dat is geen beschrijving van het huis. Hoe groot is dat huis, hoe warm wil je het hebben? Tussenwoning, flatje, vrijstaande villa, hoe nieuw of oud en hoe geïsoleerd?

Acties:
  • 0 Henk 'm!

  • rik999
  • Registratie: November 2004
  • Laatst online: 08-10 00:17

rik999

Het is alles of niets!

Gramser schreef op woensdag 9 december 2020 @ 12:19:
[...]


Dat is geen beschrijving van het huis. Hoe groot is dat huis, hoe warm wil je het hebben? Tussenwoning, flatje, vrijstaande villa, hoe nieuw of oud en hoe geïsoleerd?
Dankjewel! heb het een en ander bijgevoegd. Betreft dus oud kleine tussenwoning van 1915 maar hebben het afgelopen jaren volledig gerenoveerd. Vloerisolatie en zolder is dmv 15cm steenwol, gevels ook geisoleerd (ong. 10cm dik PIR). Woning willen we rond de 20 graden hebben (en lukt ook, maar duur wel uurtje of 3 bij deze koude temperaturen buiten). 's nachts gaat de thermostaat dan op 17,5gr.

Graag hoor ik je ideeën! dankjewel!

Acties:
  • 0 Henk 'm!

  • bert pit
  • Registratie: Oktober 2012
  • Laatst online: 00:41

bert pit

asdasd

WeekendWarrior schreef op woensdag 9 december 2020 @ 11:30:
[...]


Hier voor zover ik weet geen auto stand (die dieper teruggaat). 50% min is de standaard minimum instelling volgens het installatievoorschrift. Ik heb daar verder niets aan veranderd. Enkel nieuwsgierig naar het effect van de modulatie van de pomp versus een vaste waarde van 50% min/max (bijv. 50-50 versus 50-75).
Stel dat er segmenten dichtgezet kunnen worden, wegens zone verwarming of thermostaatknoppen, dan kan het handig zijn om verder terug te kunnen moduleren. De mijne moduleert nu tussen de 20 en 30%. Daarmee stook ik het hele huis warm met deze bittere ;) kou.

Daar moet ik wel bijzeggen dat wij door zoneverwarming ook slechts een klein deel van het systeem tegelijk hebben aanstaan en mijn ketel oversized is. De ketel is 10 jaar oud, de isolatie en zoneverwarming ongeveer 5 jaar. Als je alles van te voren weet....

Tijdens het lezen van deze zin, wordt wereldwijd circa 1.000.000 liter olie verstookt. Dus niet 2X lezen hè.


Acties:
  • +1 Henk 'm!

  • el polini
  • Registratie: April 2005
  • Laatst online: 03-10 16:13
Gramser schreef op woensdag 9 december 2020 @ 09:06:
Ik wilde jullie nog even meenemen in wat de omschakeling van de modulerende stand naar de aan/uit regeling van de Vaillant CalorMatic 350 teweeg heeft gebracht in gasverbruik van de ketel.

Modulerend:
[Afbeelding]

Aan/uit
[Afbeelding]

De modulerende stand geeft een veel rustiger beeld. Aan/uit is eigenlijk continu bezig, maar pendelen zou ik het niet willen noemen. Modulerend lijkt veel anticiperender met nachtverlaging om te gaan.

Ben er nog niet over uit wat “beter” is. Met aan/uit lukt het me wel om de badkamer in de ochtend warm te hebben omdat de ketel dan wel met een hogere aanboertemperatuur wil stoken. Bij modulerend is dat niet het geval. Uiteindelijk ontloopt het gasverbruik elkaar niet veel denk ik. We gaan nog even door op aan/uit.
Mooie grafiekjes, waar plot je dit?

Laag vermogen (laag pitje) stoken is beter, zowel voor comfort als voor gasverbruik.
CV ketels zijn oorspronkelijk gemaakt om snel warmte afgifte te bereiken maar beter is om te zorgen voor een continue en egale warmteafgifte door langere stooksessies aan te houden. Steeds maar weer opstarten v/d brander kost gas en gaat ten koste van de levensduur van je CV. Gasvebruik gecorrigeerd voor graaddag kun je trouwens goed bijhouden op mindergas.nl. Als ik een inschatting mag maken vermoed ik 10% minder gasvebruik.

Wat gebeurt er als je het CV vermogen verlaagt (tot 5kW) en de brander de hele dag laat branden? Dan krijg je een mooie rechte lijn in de grafiek en is de vermogensvraag en vermogensafgifte in balans. Het tijdsschema zal je dan iets moeten oprekken omdat het opwarmen wat langer zal duren.

Acties:
  • +1 Henk 'm!

  • bert pit
  • Registratie: Oktober 2012
  • Laatst online: 00:41

bert pit

asdasd

rik999 schreef op woensdag 9 december 2020 @ 12:38:
[...]

Dankjewel! heb het een en ander bijgevoegd. Betreft dus oud kleine tussenwoning van 1915 maar hebben het afgelopen jaren volledig gerenoveerd. Vloerisolatie en zolder is dmv 15cm steenwol, gevels ook geisoleerd (ong. 10cm dik PIR). Woning willen we rond de 20 graden hebben (en lukt ook, maar duur wel uurtje of 3 bij deze koude temperaturen buiten). 's nachts gaat de thermostaat dan op 17,5gr.

Graag hoor ik je ideeën! dankjewel!
Ik denk een prima verbruik hoor. Wellicht ook klaar voor een warmtepomp.

De nadraaitijd van de pomp zou korter kunnen maar heeft op dit moment niet veel effect aangezien deze waarschijnlijk continue draait. Dat wordt anders in het voor en najaar. Wellicht nog een slimme knop op die ene radiator, zodat die niet de gehele dag meedraait maar alleen als je warmte wenst.

Tijdens het lezen van deze zin, wordt wereldwijd circa 1.000.000 liter olie verstookt. Dus niet 2X lezen hè.


Acties:
  • 0 Henk 'm!

  • rik999
  • Registratie: November 2004
  • Laatst online: 08-10 00:17

rik999

Het is alles of niets!

bert pit schreef op woensdag 9 december 2020 @ 12:50:
[...]

Ik denk een prima verbruik hoor. Wellicht ook klaar voor een warmtepomp.

De nadraaitijd van de pomp zou korter kunnen maar heeft op dit moment niet veel effect aangezien deze waarschijnlijk continue draait. Dat wordt anders in het voor en najaar. Wellicht nog een slimme knop op die ene radiator, zodat die niet de gehele dag meedraait maar alleen als je warmte wenst.
Dankjewel! Ja ik zal eens kijken naar zo'n knop nog, staat nu ook vooral open omdat die nu als werkkamer wordt gebruikt en mooi meewarmt (en in weekend gewoon dichtdraai) - moet alleen hele systeem leeg halen aangezien het nog een heel oud knopje is wat niet thermostatisch is. Zal eens kijken naar de nadraaitijd, kan idd vast wel naar paar minuten.

Acties:
  • 0 Henk 'm!

  • Tommie12
  • Registratie: Juni 2011
  • Laatst online: 21:00
WeekendWarrior schreef op woensdag 9 december 2020 @ 11:42:
[...]


Dat was ook mijn gevoel. Bij een niet modulerende pomp wil je misschien het vermogen lager vastzetten, omdat dat over de hele linie beter is voor het rendement.

In mijn geval zou de ketel zelf een inschatting moeten maken van welke pompsnelheid benodigd is voor het optimale rendement van de ketel. Als ik dan een modulatiebereik definieer zou dat toch efficiënter moeten zijn, dan wanneer ik kunstmatig de snelheid vastzet op 50%.

Hoe meer ik lees/leer, hoe meer vragen e.e.a. oproept ;)
Ik ga er van uit dat een ketelfabrikant die pompsnelheid in verhouding tot vermogen wel in orde heeft.

Oeps, na je laatste zin te lezen zullen we maar stoppen met antwoorden zeker :+

Sony A7 iv en wat recycled glas


Acties:
  • 0 Henk 'm!

  • cville
  • Registratie: Juni 2012
  • Laatst online: 07-10 17:36
rik999 schreef op woensdag 9 december 2020 @ 11:41:
hi allen,

Toch na veel lezen hier, zoek ik jullie mening/advies. Nu ik sinds een week ongeveer een P1 meter heb is het mogelijk om het gasverbruik veel beter uit te lezen. Alleen is mij niet helemaal duidelijk, is dit nu een normaal verbruik en tegelijkertijd, zouden er nog mogelijkheden zijn om het verder omlaag te brengen door instellingen van de CV aan te passen?

[Afbeelding]

Korte beschrijving van het huis:
  • Tussenwoning van 74m2 uit 1915, volledig gerenoveerd en geisoleerd (vloer, gevel, zolder, etc.). Kamer temperatuur rond de 19,5-20 graden is gewenst.
  • vloerverwarming beneden met eigen pomp (Grundfos Alpha 2L). Maximale aanvoertemperatuur bij vloerverwarming is nu op 32/33 graden (kan misschien iets hoger maar niet veel ivm parket). Boven is er nog 1 radiator die ook open staat
  • CV ketel is een Nefit Proline NxT HRC 24/CW3. Ik heb ook al een en ander aan de CV instellingen aangepast op basis van de eerste instellingen, waarbij max CV aanvoertemperatuur 50 graden is, max CV vermogen terug gebracht naar 6kw, min. pomptoerental op 30% en max op 50% met nadraaitijd van 15min.
  • Thermostaat is een standaard Honeywell round modulation
Ik heb helaas nog geen beschikking over temperatuurmeter, dat staat nog op het lijstje :). Jaarverbruik is gelukkig al vrij laag (<400m3), maar altijd op zoek om het verder omlaag te brengen.
Het valt me op dat er veel variatie in zit. Hieronder mijn plaatje met pieken uitsluitend veroorzaakt door koken en afwas:
Afbeeldingslocatie: https://tweakers.net/i/W0hzd97Ll9CZmFrtLrfLTFS8N20=/800x/filters:strip_exif()/f/image/POSlvBvk7QICu40e11IE7P7a.png?f=fotoalbum_large

EDIT: dit is het vermogenplaatje met vermogen berekend uit gasverbruik.

12.090kWp → 40 panelen → oost/zuid/west | Tibber | EV


Acties:
  • +1 Henk 'm!

  • Gramser
  • Registratie: Juli 2020
  • Laatst online: 21:53
el polini schreef op woensdag 9 december 2020 @ 12:49:
[...]


Mooie grafiekjes, waar plot je dit?

Laag vermogen (laag pitje) stoken is beter, zowel voor comfort als voor gasverbruik.
CV ketels zijn oorspronkelijk gemaakt om snel warmte afgifte te bereiken maar beter is om te zorgen voor een continue en egale warmteafgifte door langere stooksessies aan te houden. Steeds maar weer opstarten v/d brander kost gas en gaat ten koste van de levensduur van je CV. Gasvebruik gecorrigeerd voor graaddag kun je trouwens goed bijhouden op mindergas.nl. Als ik een inschatting mag maken vermoed ik 10% minder gasvebruik.

Wat gebeurt er als je het CV vermogen verlaagt (tot 5kW) en de brander de hele dag laat branden? Dan krijg je een mooie rechte lijn in de grafiek en is de vermogensvraag en vermogensafgifte in balans. Het tijdsschema zal je dan iets moeten oprekken omdat het opwarmen wat langer zal duren.
Mijn CV kan niet lager dan 6kW. Maar een mooie rechte lijn in de grafiek krijg ik toch alleen als er steeds een warmtevraag is? Dus dat-ie continu wil bijwarmen zonder de beoogde temperatuur te bereiken? Op de aan/uit stand gaat dat sowieso niet lukken, maar op de modulerende stand wellicht wel. Tips voor zoiets? Of ben ik dan direct veroordeeld tot WAR, bijvoorbeeld.

De grafieken komen rechtstreeks uit de HomeWizard Energy-app, die de gegevens van de HomeWizard P1-meter doorgezonden krijgt. Mooi spul.

Maar sowieso word ik wat nerveus van die aan/uitgrafiek. Ik denk dat ik hem terugzet naar modulerend. Dan maar geen warmteboost in de badkamer 's ochtends.

Edit: net even op mindergas.nl gekeken, en gisteren met eergisteren vergeleken. Exact hetzelfde verbruik gecorrigeerd naar graaddagen 8)7

[ Voor 4% gewijzigd door Gramser op 09-12-2020 14:35 ]


Acties:
  • 0 Henk 'm!

  • el polini
  • Registratie: April 2005
  • Laatst online: 03-10 16:13
cville schreef op woensdag 9 december 2020 @ 14:12:
[...]


Het valt me op dat er veel variatie in zit. Hieronder mijn plaatje met pieken uitsluitend veroorzaakt door koken en afwas:
[Afbeelding]

EDIT: dit is het vermogenplaatje met vermogen berekend uit gasverbruik.
Zou je de json config willen delen van deze Grafana plot? :)

Acties:
  • +1 Henk 'm!

  • cville
  • Registratie: Juni 2012
  • Laatst online: 07-10 17:36
el polini schreef op woensdag 9 december 2020 @ 14:36:
[...]


Zou je de json config willen delen van deze Grafana plot? :)
Uiteraard:
code:
1
2
3
4
5
6
7
8
9
10
11
12
13
14
15
16
17
18
19
20
21
22
23
24
25
26
27
28
29
30
31
32
33
34
35
36
37
38
39
40
41
42
43
44
45
46
47
48
49
50
51
52
53
54
55
56
57
58
59
60
61
62
63
64
65
66
67
68
69
70
71
72
73
74
75
76
77
78
79
80
81
82
83
84
85
86
87
88
89
90
91
92
93
94
95
96
97
98
99
100
101
102
103
104
105
106
107
108
109
110
111
112
113
114
115
116
117
118
119
120
121
122
123
124
125
126
127
128
129
130
131
132
133
134
135
136
137
138
139
140
141
{
  "aliasColors": {
    "consumption": "#BF1B00",
    "energy": "dark-yellow",
    "gas": "#BF1B00",
    "m3": "#BF1B00",
    "power": "dark-yellow"
  },
  "dashLength": 10,
  "datasource": "energy",
  "decimals": 3,
  "fieldConfig": {
    "defaults": {
      "custom": {},
      "links": []
    },
    "overrides": []
  },
  "fill": 10,
  "fillGradient": 10,
  "gridPos": {
    "h": 11,
    "w": 11,
    "x": 12,
    "y": 49
  },
  "height": "400",
  "id": 94,
  "legend": {
    "alignAsTable": true,
    "avg": true,
    "current": true,
    "max": true,
    "min": false,
    "show": true,
    "total": false,
    "values": true
  },
  "lines": true,
  "linewidth": 1,
  "links": [],
  "nullPointMode": "null",
  "options": {
    "alertThreshold": true
  },
  "paceLength": 10,
  "pluginVersion": "7.3.1",
  "pointradius": 5,
  "renderer": "flot",
  "seriesOverrides": [],
  "spaceLength": 10,
  "steppedLine": true,
  "targets": [
    {
      "alias": "power",
      "groupBy": [
        {
          "params": [
            "$__interval"
          ],
          "type": "time"
        },
        {
          "params": [
            "null"
          ],
          "type": "fill"
        }
      ],
      "orderByTime": "ASC",
      "policy": "default",
      "query": "SELECT difference(last(\"gas\"))  * 9.769 * 12 FROM \"gas\" WHERE $timeFilter GROUP BY time(5m) fill(previous)",
      "rawQuery": true,
      "refId": "B",
      "resultFormat": "time_series",
      "select": [
        [
          {
            "params": [
              "value"
            ],
            "type": "field"
          },
          {
            "params": [],
            "type": "mean"
          }
        ]
      ],
      "tags": []
    }
  ],
  "thresholds": [],
  "timeRegions": [],
  "title": " ${__from:date:YYYY-MM-DD} - gas",
  "tooltip": {
    "shared": true,
    "sort": 0,
    "value_type": "individual"
  },
  "type": "graph",
  "xaxis": {
    "buckets": null,
    "mode": "time",
    "name": null,
    "show": true,
    "values": []
  },
  "yaxes": [
    {
      "format": "short",
      "label": "kW",
      "logBase": 1,
      "max": "25",
      "min": "0",
      "show": true,
      "$$hashKey": "object:161"
    },
    {
      "format": "short",
      "label": "kWh",
      "logBase": 1,
      "max": "2",
      "min": "0",
      "show": false,
      "$$hashKey": "object:162"
    }
  ],
  "yaxis": {
    "align": false,
    "alignLevel": null
  },
  "bars": false,
  "dashes": false,
  "hiddenSeries": false,
  "percentage": false,
  "points": false,
  "stack": false,
  "timeFrom": null,
  "timeShift": null
}

12.090kWp → 40 panelen → oost/zuid/west | Tibber | EV


Acties:
  • 0 Henk 'm!

  • WeekendWarrior
  • Registratie: Oktober 2020
  • Laatst online: 25-11-2024
Tommie12 schreef op woensdag 9 december 2020 @ 13:31:
[...]


Ik ga er van uit dat een ketelfabrikant die pompsnelheid in verhouding tot vermogen wel in orde heeft.

Oeps, na je laatste zin te lezen zullen we maar stoppen met antwoorden zeker :+
Zo blijft het topic ook levend toch?! :*)

Acties:
  • 0 Henk 'm!

  • rik999
  • Registratie: November 2004
  • Laatst online: 08-10 00:17

rik999

Het is alles of niets!

cville schreef op woensdag 9 december 2020 @ 14:12:
[...]


Het valt me op dat er veel variatie in zit. Hieronder mijn plaatje met pieken uitsluitend veroorzaakt door koken en afwas:
[Afbeelding]

EDIT: dit is het vermogenplaatje met vermogen berekend uit gasverbruik.
Ja dat verraste mij ook nog wel toen ik er in detail naar keek. Het is eigenlijk 2-3 piekjes per uur alvorens het weer inzakt. Maar waarom die die tussendoor dan niet naar 0 gaat weet ik eigenlijk ook niet.

Acties:
  • +2 Henk 'm!

  • Toekejoeke
  • Registratie: September 2013
  • Laatst online: 21:38
Ik heb het idee dat ik het concept begin te begrijpen. Vooral lange stooksessie op zo'n laag mogelijk temperatuur. Het tegenstrijdige waar ik tegen aan loop is het volgende: ons huis uit 2002 Rc waardes van 3,5 redelijk geïsoleerd wordt verwarmd door radiatoren. Ik pas een nachtverlaging toe naar 15 graden, in de praktijk zakt het tot 18 graden de volgende ochtend. Als we beide aan het werk zijn en we eind van de middag thuiskomen zakt de temperatuur tot 17 graden. Vervolgens vanaf 17:00 tot 21:30 gaat de verwarming weer aan naar 20 graden. Ik merk doordat ik de cv-ketel een Intergas Xtreme 36 tot 45% vermogen heb beperkt en een maximale aanvoertemperatuur van 60 graden dat het 2 tot 3 uur duurt voordat de woning weer op 20 graden is en met een enorm gas verbruik. Enerzijds is er dus een piek nodig om tot de ingestelde temperatuur te komen eenmaal op temperatuur moduleert de CV terug en gaat deze op een laag pitje stoken. Hoe is dit op te lossen? Is het mogelijk om met radiatoren geen of bijv. 1 graad nachtverlaging toe te passen met een gunstig effect op gasverbruik en comfort?

Acties:
  • 0 Henk 'm!

  • Tommie12
  • Registratie: Juni 2011
  • Laatst online: 21:00
Toekejoeke schreef op woensdag 9 december 2020 @ 16:22:
Ik heb het idee dat ik het concept begin te begrijpen. Vooral lange stooksessie op zo'n laag mogelijk temperatuur. Het tegenstrijdige waar ik tegen aan loop is het volgende: ons huis uit 2002 Rc waardes van 3,5 redelijk geïsoleerd wordt verwarmd door radiatoren. Ik pas een nachtverlaging toe naar 15 graden, in de praktijk zakt het tot 18 graden de volgende ochtend. Als we beide aan het werk zijn en we eind van de middag thuiskomen zakt de temperatuur tot 17 graden. Vervolgens vanaf 17:00 tot 21:30 gaat de verwarming weer aan naar 20 graden. Ik merk doordat ik de cv-ketel een Intergas Xtreme 36 tot 45% vermogen heb beperkt en een maximale aanvoertemperatuur van 60 graden dat het 2 tot 3 uur duurt voordat de woning weer op 20 graden is en met een enorm gas verbruik. Enerzijds is er dus een piek nodig om tot de ingestelde temperatuur te komen eenmaal op temperatuur moduleert de CV terug en gaat deze op een laag pitje stoken. Hoe is dit op te lossen? Is het mogelijk om met radiatoren geen of bijv. 1 graad nachtverlaging toe te passen met een gunstig effect op gasverbruik en comfort?
Dat kan je zeker eens overwegen.

Je moet een balans vinden tussen comfort, verbruik en zo lang mogelijk condenseren.

Ik heb ooit tijdens een wintervakantie het huis laten af koelen naar 5 graden, en ik kan je verzekeren dat het echt 2 dagen heeft geduurd eer het leefbaar was in huis. Je merkt na een dag volop stoken dat de lucht wel warm is, maar dat muren, plafonds en vloeren waren nog koud, en dat voel je enorm.

Je kan ook eens beginnen met enkel een nachtverlaging tot 19 graden, en overdag gewoon warm houden.

Sony A7 iv en wat recycled glas


Acties:
  • 0 Henk 'm!

  • Toekejoeke
  • Registratie: September 2013
  • Laatst online: 21:38
Ja ga dit eens testen, ik ben nog niet zolang bezig met het optimaliseren van de CV-ketel. Heb de radiatoren waterzijdig ingeregeld, echt een merkbaar verschil. Vul wekelijks de meterstanden in op mindergas.nl dus ga vanaf volgende week eens testen met een nachtverlaging van 19 graden om vervolgens afhankelijk van de dag de temperatuur weer naar 20 te zetten. Dit gaat tegen mijn gevoel van dat het zuiniger zou moeten zijn in, maar wie weet hoeft de ketel dan geen enorme jumps te overbruggen en is dit per saldo juist zuiniger.

Is het dan nog wenselijk om het maximale vermogen van de ketel nog verder te reduceren, want ketel hoeft dan maar max. 1 graad te overbruggen en dit moet ook wel lekken met 35% vermogen lijkt mij?

Acties:
  • 0 Henk 'm!

  • Tommie12
  • Registratie: Juni 2011
  • Laatst online: 21:00
Toekejoeke schreef op woensdag 9 december 2020 @ 16:45:
Ja ga dit eens testen, ik ben nog niet zolang bezig met het optimaliseren van de CV-ketel. Heb de radiatoren waterzijdig ingeregeld, echt een merkbaar verschil. Vul wekelijks de meterstanden in op mindergas.nl dus ga vanaf volgende week eens testen met een nachtverlaging van 19 graden om vervolgens afhankelijk van de dag de temperatuur weer naar 20 te zetten. Dit gaat tegen mijn gevoel van dat het zuiniger zou moeten zijn in, maar wie weet hoeft de ketel dan geen enorme jumps te overbruggen en is dit per saldo juist zuiniger.

Is het dan nog wenselijk om het maximale vermogen van de ketel nog verder te reduceren, want ketel hoeft dan maar max. 1 graad te overbruggen en dit moet ook wel lekken met 35% vermogen lijkt mij?
Ik hoop dat die ketel dat zelf wel doet.

Maar je wil ook niet dat je ineens terug de ketel moet omstellen als het ineens een week naar -5 à -10 gaat vriezen, want dan kom je niet toe met 35% denk ik.

Sony A7 iv en wat recycled glas


Acties:
  • +1 Henk 'm!

  • assje
  • Registratie: Maart 2007
  • Laatst online: 00:08
Even een cross post uit warmtepomptopic, past hier wellicht beter; (nacht)verlaging of niet

Via link naar eerdere post zijn er meer details maar in het kort:
Woning uit 1976, behoorlijk nageisoleerd, verwarming nog d.m.v. radiatoren. Project is om duidelijk inzicht te krijgen in warmtevraag i.v.m. dimensioneren toekomstige warmtepomp.
assje schreef op vrijdag 13 november 2020 @ 21:06:
Inmiddels draai ik vanaf oktober (1e stookdag) tot nu met een aanvoertemperatuur van 40 graden (40/35/20). Vooralsnog werk ik wel met een nachtverlaging, ik heb een Nest thermostaat en die staat als we er niet zijn altijd op 15 graden. De grootste temperatuurdaling die ik tot nu toe gezien heb is tot 18,5 graden. Als we 's ochtends direct weg gaan zet ik de verwarming in principe niet aan dus in het extreemste geval is de afkoeling over een periode van zo'n 20 uur.
Vanaf 1 december heb ik een experiment gestart met de volgende aanpassingen:
  • Verlaging aanvoertemperatuur van 40 naar 38 graden
  • 24/7 op 20 graden ipv schema via Nest
Ik heb ruw uitgewerkt hoeveel uren we ongeveer stookte en dat komt neer op zo'n 40% van de tijd. Tijdens verlagingen is de extreemste temperatuur 1x 18 geweest maar doorgaans is het na een nacht rond de 19. Ik zou dus inschatten dat uitgaan van 60% van de tijd een gemiddeld 1 graad lagere temperatuur een optimistische schatting is van het rendement van de verlaging.

Met een gemiddelde temperatuur van 5 graden (MTD december) hebben we het dus over een delta T van 15 of 14 graden, een verschil van 7%. Echter treed dit verschil slechts 60% van de tijd op dus hebben we het nog over iets meer dan 4%. Dit hogere verbruik zou voor een klein deel goedgemaakt kunnen worden door verbeterde efficientie van de ketel (door lagere aanvoertemperatuur).

Maar, MTD na een week is dit wat ik zie:
Afbeeldingslocatie: https://tweakers.net/i/Ivj77NL5_0vYybqeDO4-iVMVZlc=/full-fit-in/4920x3264/filters:max_bytes(3145728):no_upscale():strip_icc():fill(white):strip_exif()/f/image/T7sqIY7OpTmQt74Wfo8LtDnW.jpg?f=user_large

Ik begrijp er dus niets van hoe dit verschil zo groot kan zijn, het verbruik per graaddag is 50% hoger dan het gemiddelde van de twee maanden ervoor?

Nu zit er wat variatie in de data door SWW/koken en zoninstraling maar dit kan nooit het hele verschil verklaren. Iemand een idee hoe dit zit? Ik kan natuurlijk heel eenvoudig weer met een klokschema gaan werken maar dit is wel nogal relevant voor een toekomstige situatie met warmtepomp en dimensionering ervan.

Vanuit de Nest zie ik stookgedrag dat keurig in lijn is met verwachting en geen indicatie dat de afgifte een probleem is oid:
Afbeeldingslocatie: https://tweakers.net/i/teeOy3AYHJuwNtOujuu6HYqY2Xk=/x800/filters:strip_icc():strip_exif()/f/image/N43Cq1J9THYEkZuzd3zAnDUh.jpg?f=fotoalbum_large

“The greatest threat to our planet is the belief that someone else will save it.” [quote by Robert Swan, OBE]


Acties:
  • 0 Henk 'm!

  • Seafarer
  • Registratie: November 2012
  • Laatst online: 22:43
assje schreef op woensdag 9 december 2020 @ 20:32:
Even een cross post uit warmtepomptopic, past hier wellicht beter; (nacht)verlaging of niet

Via link naar eerdere post zijn er meer details maar in het kort:
Woning uit 1976, behoorlijk nageisoleerd, verwarming nog d.m.v. radiatoren. Project is om duidelijk inzicht te krijgen in warmtevraag i.v.m. dimensioneren toekomstige warmtepomp.


[...]


Vanaf 1 december heb ik een experiment gestart met de volgende aanpassingen:
  • Verlaging aanvoertemperatuur van 40 naar 38 graden
  • 24/7 op 20 graden ipv schema via Nest
Ik heb ruw uitgewerkt hoeveel uren we ongeveer stookte en dat komt neer op zo'n 40% van de tijd. Tijdens verlagingen is de extreemste temperatuur 1x 18 geweest maar doorgaans is het na een nacht rond de 19. Ik zou dus inschatten dat uitgaan van 60% van de tijd een gemiddeld 1 graad lagere temperatuur een optimistische schatting is van het rendement van de verlaging.

Met een gemiddelde temperatuur van 5 graden (MTD december) hebben we het dus over een delta T van 15 of 14 graden, een verschil van 7%. Echter treed dit verschil slechts 60% van de tijd op dus hebben we het nog over iets meer dan 4%. Dit hogere verbruik zou voor een klein deel goedgemaakt kunnen worden door verbeterde efficientie van de ketel (door lagere aanvoertemperatuur).

Maar, MTD na een week is dit wat ik zie:
[Afbeelding]

Ik begrijp er dus niets van hoe dit verschil zo groot kan zijn, het verbruik per graaddag is 50% hoger dan het gemiddelde van de twee maanden ervoor?

Nu zit er wat variatie in de data door SWW/koken en zoninstraling maar dit kan nooit het hele verschil verklaren. Iemand een idee hoe dit zit? Ik kan natuurlijk heel eenvoudig weer met een klokschema gaan werken maar dit is wel nogal relevant voor een toekomstige situatie met warmtepomp en dimensionering ervan.

Vanuit de Nest zie ik stookgedrag dat keurig in lijn is met verwachting en geen indicatie dat de afgifte een probleem is oid:
[Afbeelding]
Factor wind ?

Een CV-Ketel is een vlamkoeler en een radiator is een waterkoeler.


Acties:
  • 0 Henk 'm!

  • assje
  • Registratie: Maart 2007
  • Laatst online: 00:08
Zou een factor kunnen zijn maar zo groot bij een tussenwoning? Iemand die een referentie heeft tussen deze twee manden voor omgeving Zuid-Holland?

“The greatest threat to our planet is the belief that someone else will save it.” [quote by Robert Swan, OBE]


  • Gramser
  • Registratie: Juli 2020
  • Laatst online: 21:53
Ik blijf me nog even verbazen.

In navolging van mijn vorige bericht over de wedervaringen met het verschil tussen een modulerende en een aan/uit-thermostaat-instelling, heb ik de thermostaat na een aan/uit-test toch weer teruggezet naar modulerend. Dat levert een veel rustiger beeld gedrag van de ketel op, maar de badkamerradiator kreeg ik eerder in die stand met geen mogelijkheid warm - de Ta wilde niet boven de 40 tot 43 graden komen.

Op de aan/uitstand van de thermostaat wel. In die stand ging de ketel, wanneer de dagstand aanbrak, flink stoken tot de maximum ingestelde aanvoertemperatuur, tot de retour te warm werd en het zakte naar een Ta van ongeveer 40. Was wel lekker in de ochtend bij het opstaan.

Maar, gezien het onrustige gedrag van de ketel en mogelijk daarmee gepaard gaande hogere gasverbruik, toch maar weer teruggezet naar modulerend.

En wat schetst mijn verbazing?

Ook in de modulerende stand gaat de ketel nu in de ochtend stoken tot de opgegeven aanvoertemperatuur. Hij houdt ook beter rekening met de nachtverlaging. Dat betekent wel dat er 's nachts wat meer wordt verbruikt, maar de kamer beneden is toch sneller op temperatuur. De vvw-thermostaat wordt nu ook warmer en de verdeler laat een iets hogere Tr zien (30 graden, voorheen 26-27).

Ik vraag me af of ik iets (niet) gewijzigd heb wat ik vorige keer op de modulerende stand anders had. Ik kan me maar één ding voorstellen: de deellast van de ketel.

Is er een relatie tussen de deellast van de ketel en de aanvoertemperatuur? Kan ik met 6kW een even hoge Ta bereiken als met, zeg, 8kW of veel hoger?

[ Voor 0% gewijzigd door Gramser op 10-12-2020 08:39 . Reden: verduidelijking ]


Acties:
  • +1 Henk 'm!

  • leonbong
  • Registratie: Augustus 2002
  • Laatst online: 08-10 14:02
Natuurlijk is die relatie er.
De combinatie:
A retourtemperatuur
B Waterflow
C Vermogen

Die 3 bepalen uiteindelijk de aanvoertemperatuur, dat is natuurkunde.
Tuurlijk hebben ketels softwaretrucken maar die kunnen Taanvoer alleen beïnvloeden door B en C te veranderen.

Omdat die relatie er is snap ik niet waarom mensen altijd zo gefocust zijn op de instelling van de aanvoertemperatuur.
Want als je Max vermogen beperkt haal je toch bijna nooit hoge temperaturen. Dus kan je die aanvoer best hoog instellen, duurt het langer voordat je gaat pendelen.

Ps als je vloerverwarming met pomploze verdelers hebt dan natuurlijk wel lage Max aanvoertemperatuur.

[ Voor 78% gewijzigd door leonbong op 10-12-2020 08:58 ]


  • Gramser
  • Registratie: Juli 2020
  • Laatst online: 21:53
Wel bijzonder (of eigenlijk ook niet, als je het goed beschouwt). Maar dan heb ik inmiddels misschien toch de juiste mix van instellingen gevonden in Ta, pompsnelheid en deellast (ik twijfel nu nog tussen 6,7 of 8kW) om zowel de woonkamer rap genoeg op temperatuur te hebben, als de badkamer comfortabel warm.

We komen er wel - merci aan allen, inhet bijzonder @leonbong @bert pit @Tommie12 en dan vergeet ik er nog wel wat.

Maar het is dus ook gewoon een kwestie van durven aanpassen, je inlezen en proberen te begrijpen welke instelling welk effect heeft.

Edit: nav edit @leonbong : mensen zijn daar misschien wel op gefocust omdat dat iets is wat je heel eenvoudig zelf kunt aanpassen. Er wordt mee geadverteerd, ook. Het instellen van de Ta gaat gewoon met een knopje, terwijl je voor het vermogen al gauw in het installatiemenu terecht komt. "Code? Ehm... weet ik niet, eng, moeilijk, laat maar".

[ Voor 23% gewijzigd door Gramser op 10-12-2020 08:50 ]


  • lammerts
  • Registratie: Oktober 2002
  • Laatst online: 05-10 00:48
Ckriek schreef op dinsdag 8 december 2020 @ 19:02:
[...]

Zit een instel knop, met standen 1 tm 8, staat deze op standje 8, is geheel open, zoniet, dan verklaard dit het ruisen van uw nieuwe kraan, waarschijnlijk, zie mijn eerdere bericht, waarschuwing
De Radiatoren zijn d.m.v. de Heimeier kranen, waterzijdig ingeregeld. Op de kranen staat een verdeling en m.b.v. een app kun je het debiet bepalen en daar kraan op instellen. Maar instellen op 1 of 15, de kraan blijft ruisen. Volgens Heimeier doordat deze kranen niet geschikt zijn voor "oude" installaties met een pomp die maar 1 snelheid draait. Nieuwe installaties zijn hier op berekend (CV en pomp proportioneel)
De oude traditionele kranen hadden geen ruis, deze waren ook ingeregeld. en de oude thermostaat kranen ruisen ook niet maar hebben geen debiet instelling mogelijkheid.

Ik kan een overdruk ventiel ertussen zetten, maar dan gaat er heet water direct retour wat weer negatief op rendement werkt .

Om niet te vervallen is spin-off van originele vraag, is een andere pomp met een proportionele regeling zoals een grundfos Alpha 2 25-50 /130 (heeft 7 a 8 instel mogelijkheden) een optie.

[ Voor 15% gewijzigd door lammerts op 10-12-2020 12:08 ]


  • leonbong
  • Registratie: Augustus 2002
  • Laatst online: 08-10 14:02
Ja,

Dat is top icm Heimeier Eclipse kranen, want die bedoel je toch.
Het suisen van Heimeier V-exact (voorinstelbare niet dynamisch kraan) dat is namelijk heel bijzonder.

  • lammerts
  • Registratie: Oktober 2002
  • Laatst online: 05-10 00:48
leonbong schreef op donderdag 10 december 2020 @ 12:08:
Ja,

Dat is top icm Heimeier Eclipse kranen, want die bedoel je toch.
Het suisen van Heimeier V-exact (voorinstelbare niet dynamisch kraan) dat is namelijk heel bijzonder.
Ik heb de Eclips (dynamisch) 7 x , heb 3 V-exact liggen om te testen. maar moet systeem weer leeg. ivm winterse periode maar ff uitstellen :-)

  • lammerts
  • Registratie: Oktober 2002
  • Laatst online: 05-10 00:48
Nu vliegt ketel in storing 6A, na hele ochtend modulerend op lage stand te hebben gebrand. Krijg met reset ook niet weg, blijft 3 x proberen op te starten en daarna alsnog error 6A.

In het verleden deze storing ook gehad, toen opgelost door ionisatie pen schoon te maken.

  • leonbong
  • Registratie: Augustus 2002
  • Laatst online: 08-10 14:02
@lammerts
Een eclipse en V-exact II hebben hetzelfde kraanhuis.

Dat wil zeggen het binnenwerk van V-exact II past ook in een eclipse en omgekeerd.
Dus als jij van V-exact II naar Eclipse wil kan je het binnenwerk uitwisselen dat is zo gebeurt leg je hem los klaar draai je hem er zo in dan valt het waterballet wel mee als je snel bent.

Hoe je maar een paar liter af te tappen, dat doe je in 10min.



Ik zou het met dopsleutel of goed passende steeksleutel, maar geen baco het messing is zacht en beschadig je snel.

[ Voor 22% gewijzigd door leonbong op 10-12-2020 12:31 ]


  • lammerts
  • Registratie: Oktober 2002
  • Laatst online: 05-10 00:48
Als ik het goed begrijp dan is het binnenwerk van de Exact en Eclips hetzelfde. Ik vermoed dat de manier waarop water door behuizing loopt oorzaak is van het ruisen en uitwisseling van binnenwerk niet veel uitmaakt, ook omdat het ruisen blijft als debiet op 15 wordt ingesteld
Ik heb de "haaks verkeerd". uitvoering, hiervan is de waterloop mogelijk anders dan bij een rechte uitvoering

PS: Ik heb een houten vloer, ook een wat minder waterballet is niet wenselijke ivm uitzetten, maar ook vlekken die niet meer weggaan :-)

[ Voor 31% gewijzigd door lammerts op 10-12-2020 12:38 ]


  • leonbong
  • Registratie: Augustus 2002
  • Laatst online: 08-10 14:02
Dat maakt wel uit, wat suisen als het optreedt is dat echt in het binnenwerk zelf.
Bij eclipse is dan kans op suizen juist bij hoge debieten zie onderstaande diagrammen met daarin de 25dBa grens.
Eclipse
Afbeeldingslocatie: https://tweakers.net/i/4BhzeAi5qj0tewF1KiqSETJCqnI=/800x/filters:strip_exif()/f/image/ZuUxbdWOcoIatliKEH78vWkx.png?f=fotoalbum_large

V-exact
Afbeeldingslocatie: https://tweakers.net/i/C_qpkx5xwuIBuO0L96Fv6Lc8ldw=/full-fit-in/4920x3264/filters:max_bytes(3145728):no_upscale():strip_icc():fill(white):strip_exif()/f/image/QKG5Cfn2RUjOSXIEZc3WHbyB.jpg?f=user_large

[ Voor 104% gewijzigd door leonbong op 10-12-2020 12:46 ]


  • lammerts
  • Registratie: Oktober 2002
  • Laatst online: 05-10 00:48
Ik zal binnenkort eens proberen een exact ventiel te plaatsen

  • leonbong
  • Registratie: Augustus 2002
  • Laatst online: 08-10 14:02
@lammerts
Je kan suizen eventueel ook verminderen door het voetventiel een stuk te draaien.
Even radiatorknop eraf goed luisteren en net zo lang aan het voetventiel draaien totdat je niks hoort.

Zolang dat echte meerdere omwentelingen nog open is maakt voor het debiet bij een eclipse eigenlijk niet uit. Maar je hebt dan het drukverschil verdeelt over radiatorkraan en voetventiel, waardoor het drukverschil over de kraan veel minder is en daardoor niet suist.
PS Dit kan ook bij een v-exact maar dan heb je ook echt het debiet veranderd en moet je de voorinstelling op de kraan zelf weer aanpassen.

  • lammerts
  • Registratie: Oktober 2002
  • Laatst online: 05-10 00:48
Voor zover ik kan bepalen heb ik geen (instelbaar) voetventiel. Er komen 2 flexibuizen in een gegoten behuizing die op onderkant radiator zit en vandaar gaat 1 buis naar boven naar thermostaatkraan

  • JME
  • Registratie: Maart 2004
  • Laatst online: 22:53

JME

zeg maar Jamie

And now for something complete different... :+
Naast al die opties om iets tegen suizen te doen, valt er ook iets simpels tegen tikken te doen? Als ‘s ochtends de ketel voor het eerst aan gaat, tikken de leidingen hier nogal. Reden voor ons om geen vroeg ochtendprogramma in te stellen, want daar worden we wakker van.

  • LemonC200
  • Registratie: Januari 2009
  • Laatst online: 19:21
JME schreef op donderdag 10 december 2020 @ 13:43:
And now for something complete different... :+
Naast al die opties om iets tegen suizen te doen, valt er ook iets simpels tegen tikken te doen? Als ‘s ochtends de ketel voor het eerst aan gaat, tikken de leidingen hier nogal. Reden voor ons om geen vroeg ochtendprogramma in te stellen, want daar worden we wakker van.
Je kan buisisolatie toepassen indien mogelijk dat zou het geluid wat moeten reduceren en bespaart je gelijk gaskosten.

Acties:
  • +1 Henk 'm!

  • Gramser
  • Registratie: Juli 2020
  • Laatst online: 21:53
Dat tikken is neem ik aan daar waar de buizen door de houders heen gaan? Ze zetten uit en bewegen langs de houders. Je zou kunnen proberen op die plekken wat siliconenspray oid te spuiten...

Acties:
  • +1 Henk 'm!

  • zerokill
  • Registratie: Juni 2006
  • Laatst online: 09-07 21:46
kleiner schreef op woensdag 9 december 2020 @ 10:01:
[...]


Waterzijdig inregelen en dat eigenlijk bij alle radiatoren doen, zo zorg je ervoor dat de temperatuur in de radiatoren omlaag gaat en het systeem niet gaat pendelen. Zoek maar eens op Youtube op waterzijdig inregelen, er gaat een wereld voor je open ;)
Dank voor alle input die ik heb gekregen in dit topic! Een monteur heeft vanochtend de pomp in de CV vervangen en sindsdien werkt alles weer naar behoren!

Dus nu kan ik (eindelijk) gaan beginnen met het echt tunen van mijn CV :)

Acties:
  • +1 Henk 'm!

  • Gramser
  • Registratie: Juli 2020
  • Laatst online: 21:53
Weet je ook wat er dan mis was met die pomp, en hoe ben je daar uiteindelijk achter gekomen?

  • water_escape
  • Registratie: Juli 2001
  • Laatst online: 06-10 19:19
Even een update vanuit mijn kant na veel hulp van @leonbong (dank).

- De ketel doet het goed, langer runs gaan erg netjes.
- Uiteindelijk de pomp van 3 naar 2 kunnen zetten
- Het vermogen van 40kw naar 12-15kw kunnen zetten

Nu heb ik wel nog steeds het "issue" (ik denk zonde qua gas verbruik en ketel) dat wanneer de kamer op temperatuur is de ketel aan/uit blijft gaan. (hij stookt dus even op , hoort hem meteen moduleren naar minder kw , en stookt dan tot max temp (ongeveer) , om daarna weer uit te gaan. En even later weer hetzelfde.

Geen enkele instelling heeft dit dus veranderd helaas.
Nu zie ik dat mijn thermostaat aangesloten met 2 kabeltjes op de OT1 van de Bosch HRC42. (volgens mij dus OT modulerend aangesloten dus? )

Ik had gehoopt hier aan/uit aansluiting te vinden. Had misschien het aan/uit gaan van de ketel verklaard als de kamer op temp is en hij dat probeert op temp te houden.

Afbeeldingslocatie: https://tweakers.net/i/63BmkzkXUhIF8hs1mjVLfOQkdnw=/800x/filters:strip_icc():strip_exif()/f/image/med1ZpmPJYEDvnwE093ze9Gq.jpg?f=fotoalbum_large

Afbeeldingslocatie: https://tweakers.net/i/Iv2n6GMS88x9nxzIfnA4bslvXXw=/800x/filters:strip_icc():strip_exif()/f/image/VVoLeXFPwcI8HAokpqinuNcF.jpg?f=fotoalbum_large

Water-Escape


  • leonbong
  • Registratie: Augustus 2002
  • Laatst online: 08-10 14:02
4kW —> 15kW bedoel je waarschijnlijk

  • water_escape
  • Registratie: Juli 2001
  • Laatst online: 06-10 19:19
leonbong schreef op donderdag 10 december 2020 @ 16:23:
4kW —> 15kW bedoel je waarschijnlijk
van 40kw naar naar 12-15 , niet 120 :).
laagste is 10kw van dit bakbeest :)

Water-Escape


  • leonbong
  • Registratie: Augustus 2002
  • Laatst online: 08-10 14:02
Ik snapte het al niet 150kW? Ik dacht zo die woont in Soestdijk.

Is dit je ketel?
https://www.cw-hestia.nl/...atie/CV/Bosch-30HRC-2.pdf
dan moet je de opentherm module verwijderen en 1en2 is dan voor aan/uit

[ Voor 17% gewijzigd door leonbong op 10-12-2020 16:32 ]


  • water_escape
  • Registratie: Juli 2001
  • Laatst online: 06-10 19:19
leonbong schreef op donderdag 10 december 2020 @ 16:31:
Is dit je ketel?
https://www.cw-hestia.nl/...atie/CV/Bosch-30HRC-2.pdf
dan moet je de opentherm module verwijderen en 1en2 is dan voor aan/uit
ja maar dan de 42.
Maar ik moet geen aan/uit hebben, dat is wat hij nu dus blijkbaar al doet wanneer de kamer op temp is.
aan -> opstoken naar 55 en weer uit na paar minuten stoken
terug laten lopen naar 26 en weer aan na heel even wachten
etc

ipv dit aan/uit zou hij continu 35 kunnen stoken bijvoorbeeld ?

Water-Escape


Acties:
  • +1 Henk 'm!

  • leonbong
  • Registratie: Augustus 2002
  • Laatst online: 08-10 14:02
Dat kan de ketel gewoon niet waarschijnlijk omdat je warmte behoefte kleiner dan de 10kW
Het lager zetten van de Ta heeft niet als gevolg dat de ketel het spontaan wel kan.

[ Voor 32% gewijzigd door leonbong op 10-12-2020 17:06 ]


Acties:
  • +2 Henk 'm!

  • JME
  • Registratie: Maart 2004
  • Laatst online: 22:53

JME

zeg maar Jamie

Klopt, hier hetzelfde. Minimum ketelvermogen is groter dan gezamenlijk afgiftevermogen van de openstaande convectoren/radiatoren, en dan kan ie z’n warmte niet goed kwijt. Maar goed, daar schijnt de ketel tegen te kunnen dus ik ben gestopt me zorgen te maken.

Acties:
  • +2 Henk 'm!

  • Seafarer
  • Registratie: November 2012
  • Laatst online: 22:43
lammerts schreef op donderdag 10 december 2020 @ 12:04:
[...]


Ik kan een overdruk ventiel ertussen zetten, maar dan gaat er heet water direct retour wat weer negatief op rendement werkt .
Dat heeft niemand voorgesteld.

Dit wel.Afbeeldingslocatie: https://tweakers.net/i/tMBzQufBs9lRyu1AaZVcTVk1PYg=/full-fit-in/4920x3264/filters:max_bytes(3145728):no_upscale():strip_icc():fill(white):strip_exif()/f/image/90eGFZNC3SKCxOF6vI6gnnSh.jpg?f=user_large

Een CV-Ketel is een vlamkoeler en een radiator is een waterkoeler.


  • Reptile209
  • Registratie: Juni 2001
  • Laatst online: 01:45

Reptile209

- gers -

LemonC200 schreef op donderdag 10 december 2020 @ 13:49:
[...]
Je kan buisisolatie toepassen indien mogelijk dat zou het geluid wat moeten reduceren en bespaart je gelijk gaskosten.
Gaskosten: neuh. Aangenomen dat die leidingen voornamelijk door verwarmde ruimtes lopen, boeit het natuurlijk niks of er al wat warmte wordt afgegeven door een leiding, of een meter verderop door de radiator. Bovendien zal het getik vooral via de radiatoren hoorbaar zijn, dat zijn mooie versterkers. Ik denk dat siliconen spray een betere gok is. :)

Zo scherp als een voetbal!


  • siveiro
  • Registratie: Januari 2018
  • Laatst online: 23:12
Wat een geweldig forum is dit toch.
Heel wat gas kunnen besparen, door jullie (aldus mindergas.nl)

Wat ik mij af vraag wat de beste instelling is van mijn vloerverwarmingspomp.
We hebben zo'n 38 m2 vloerverwarming. Alleen beneden.
Het is een Robot Grundfos. Begin dit jaar geplaatst.
Hij staat nu op constante curve snelheid 3.
Maar kan deze niet beter naar constante pressure 3?
Of naar constante curve snelheid 2?


Alvast bedankt.

  • JME
  • Registratie: Maart 2004
  • Laatst online: 22:53

JME

zeg maar Jamie

Reptile209 schreef op donderdag 10 december 2020 @ 19:09:
Bovendien zal het getik vooral via de radiatoren hoorbaar zijn, dat zijn mooie versterkers. Ik denk dat siliconen spray een betere gok is. :)
Waar te sprayen? Tussen buis en muuranker?

  • leonbong
  • Registratie: Augustus 2002
  • Laatst online: 08-10 14:02
siveiro schreef op donderdag 10 december 2020 @ 19:29:
Wat een geweldig forum is dit toch.
Heel wat gas kunnen besparen, door jullie (aldus mindergas.nl)

Wat ik mij af vraag wat de beste instelling is van mijn vloerverwarmingspomp.
We hebben zo'n 38 m2 vloerverwarming. Alleen beneden.
Het is een Robot Grundfos. Begin dit jaar geplaatst.
Hij staat nu op constante curve snelheid 3.
Maar kan deze niet beter naar constante pressure 3?
Of naar constante curve snelheid 2?


Alvast bedankt.
Constante druk 1 is voldoende voor een vloer van dat formaat.
Of constant toerental 1 maar dat gebruikt in theorie iets meer stroom.

[ Voor 7% gewijzigd door leonbong op 10-12-2020 19:49 ]


  • Reptile209
  • Registratie: Juni 2001
  • Laatst online: 01:45

Reptile209

- gers -

JME schreef op donderdag 10 december 2020 @ 19:40:
[...]

Waar te sprayen? Tussen buis en muuranker?
Het getik komt van uitzettende leidingen die *ergens* klem zitten en er met tikjes doorheen schuiven. Dus even goed luisteren bij de muurankers, vloerdoorvoeren, etc.

Zo scherp als een voetbal!


  • leonbong
  • Registratie: Augustus 2002
  • Laatst online: 08-10 14:02
Ik zelf ben fan muurankers met rubber erin.
Zulke dus:
https://www.gamma.nl/asso...g-22-mm-2-stuks/p/B109344

alleen meestal in het zicht erg lelijk.

[ Voor 12% gewijzigd door leonbong op 10-12-2020 21:01 ]


Acties:
  • +1 Henk 'm!

  • zerokill
  • Registratie: Juni 2006
  • Laatst online: 09-07 21:46
Gramser schreef op donderdag 10 december 2020 @ 14:59:
Weet je ook wat er dan mis was met die pomp, en hoe ben je daar uiteindelijk achter gekomen?
Twee dingen: de retour temperatuur op de cv en van de verdeler ging niet omhoog. Verder was de monteur verbaasd over de hoeveel geluid die pomp maakte en dat de retourleiding een klein beetje trilde.

Ik was bang dat de leidingen zelf verstopt waren maar hij was overtuigd dat de pomp vervangen alles zou oplossen. Hij had gelijk :)

Vloer is nu ~38 graden en het is voor het eerst echt aangenaam beneden :)

  • Aegle
  • Registratie: November 2013
  • Laatst online: 18:28
Nou, dan zal ik mijn bevindingen ook eens in de groep gooien.

Het betreft een Nefit Topline met een Moduline 300 kamerthermostaat. De huiskamer/keuken van ongeveer 50 m2 is voorzien van twee vloerverwarming groepen met tyleenslang en actieve pomp:
Afbeeldingslocatie: https://tweakers.net/i/_fTVvU5LlijdqM_chiTQgngHBXY=/234x176/filters:strip_icc():strip_exif()/f/image/8RBJluGtX7w5f4ZtS9G2noeU.jpg?f=fotoalbum_medium

De vloerverwarming is ooit bedoelt als bij verwarming. Hart afstand v-slang is 15cm? Er zijn nog twee type 22 radiatoren in de huiskamer van ongeveer 1m50 x 50cm.
Type huis is twee-onder-een kap. We stoken alleen beneden. In de badkamer willen we de design radiator nog wel eens aanzetten als het echt koud is. De badkamer heeft verder nog elektrische vloerverwarming.
Het huis is redelijk geïsoleerd. Kan altijd beter ;).

Ik heb het vermogen van de ketel teruggeschroefd naar z’n minimaal instelbare vermogen van 5,3 kW. Maximum pomp snelheid teruggebracht naar 70%.

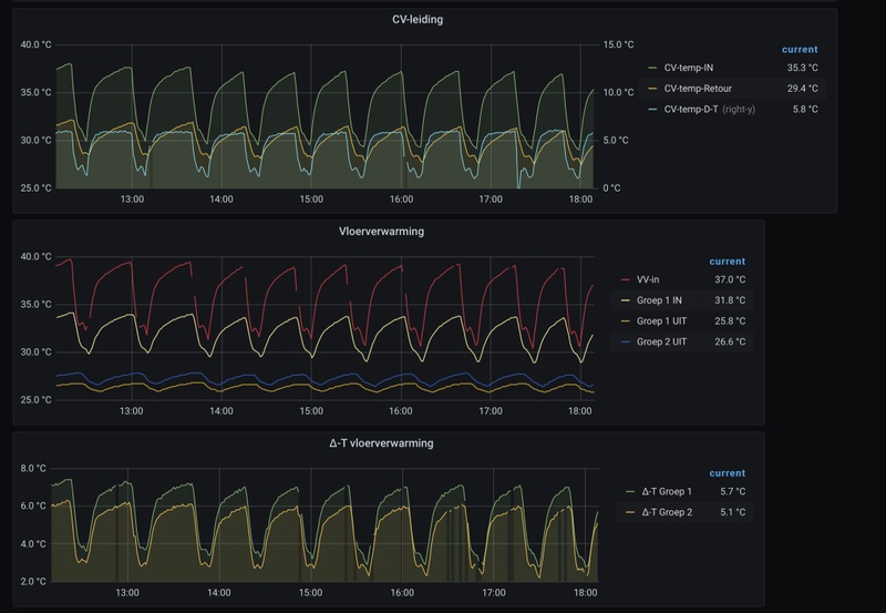
Mijn ‘probleem’ is dat de ketel toch een paar keer per uur in- en uitschakelt. Zie grafieken.

De eerste grafiek geeft de waardes van de ketel weer die ik uitlees met een ems-esp module (https://github.com/proddy/EMS-ESP). Echt pendelen lijkt het niet, maar hoe krijg ik het voor elkaar dat de ketel rustig gelijkmatig blijft draaien? Of is dit eigenlijk wel goed zo?
Afbeeldingslocatie: https://tweakers.net/i/M2zt3iX5dnpQr3HipeB63BQzwW0=/800x/filters:strip_icc():strip_exif()/f/image/Pwp5wzAtIx7eGDxKPWfhd2Ml.jpg?f=fotoalbum_large

De tweede grafiek geeft het temperatuur verloop, gemeten aan de uitgaande en retourleiding bij de ketel. En de temperaturen van de vloerverwarming.
Afbeeldingslocatie: https://tweakers.net/i/h0XQ6QFNOwGENlaQPlcu8HmMGGE=/800x/filters:strip_icc():strip_exif()/f/image/AuLsv4mOmDof1mfq5fhabcYV.jpg?f=fotoalbum_large

33 x ET Solar 270Wp = 8910Wp @ SMA Sunny TriPower STP 8000TL-20 Live: PVOutput


Acties:
  • +3 Henk 'm!

  • pirke
  • Registratie: Augustus 2001
  • Laatst online: 23:56
Vandaag is ons oude beestje (21 jaar oude Nefit) vervangen door een Intergas Xtreme 36. Belangrijkste reden om voor deze ketel te kiezen was het modulatie bereik naar beneden. Zeker met zoneregeling (Evohome) is een laag pitje wel lekker. Hij kan terug naar 4kw, maar lager dan 5kw heb ik m nog niet zien doen O-)

Verder heb ik meteen een Spirotech vuilafscheider in de retour laten zetten, en een microbel ontluchter in de aanvoer.

Het viel me op dat je bij het branden niet kon zien waar hij voor bezig was (tapwater of CV) zonder in het service menu de sensoren uit te gaan lezen. De documentatie gaf aan dat dat wel zou moeten. De installateur heeft met Intergas gebeld: deze software wijziging was nog niet in de documentatie verwerkt. Het is in te stellen via menu C020, P002: 0 is default weinig info op display, 1 is wat informatiever en was voorheen de default met het gedrag uit de handleiding, 2 is uitgebreid: dan laat hij ook de gevraagde aanvoertemperatuur en bedrijfstoestand zien (ontsteken, ventileren, nadraaien, etc). Aangezien ik nergens documententatie over C020 kon vinden post ik het hier maar voor de Google search van anderen :)

Ik ben er alleen nog niet achter hoe ik de retour temperatuur kan uitlezen, in het service menu zie ik alleen een sensor voor de aanvoer temperatuur. Nu kun je met aanvoertemperatuur en brander vermogen ook wel zien wat er gebeurd, maar een sensor is wel makkelijker...

Vanwege aan/uit Evohome (ivm vloerverwarmingskleppen) heb ik geen modulerende thermostaat. De aanvoer temperatuur heb van 80 teruggezet naar 55 waar de oude ketel al een maand of drie prima op draaide. Binnenkort ga ik nog een buitenvoeler aansluiten zodat ik de aanvoer temperatuur nog wat lager kan laten moduleren als de buitentemperatuur weer wat hoger wordt. Evohome corrigeert daar dan vanzelf weer voor door wat langer te gaan stoken :)

[ Voor 3% gewijzigd door pirke op 10-12-2020 22:57 ]


  • Seafarer
  • Registratie: November 2012
  • Laatst online: 22:43
Aegle schreef op donderdag 10 december 2020 @ 22:47:
Nou, dan zal ik mijn bevindingen ook eens in de groep gooien.

Het betreft een Nefit Topline met een Moduline 300 kamerthermostaat. De huiskamer/keuken van ongeveer 50 m2 is voorzien van twee vloerverwarming groepen met tyleenslang en actieve pomp:
[Afbeelding]

De vloerverwarming is ooit bedoelt als bij verwarming. Hart afstand v-slang is 15cm? Er zijn nog twee type 22 radiatoren in de huiskamer van ongeveer 1m50 x 50cm.
Type huis is twee-onder-een kap. We stoken alleen beneden. In de badkamer willen we de design radiator nog wel eens aanzetten als het echt koud is. De badkamer heeft verder nog elektrische vloerverwarming.
Het huis is redelijk geïsoleerd. Kan altijd beter ;).

Ik heb het vermogen van de ketel teruggeschroefd naar z’n minimaal instelbare vermogen van 5,3 kW. Maximum pomp snelheid teruggebracht naar 70%.

Mijn ‘probleem’ is dat de ketel toch een paar keer per uur in- en uitschakelt. Zie grafieken.

De eerste grafiek geeft de waardes van de ketel weer die ik uitlees met een ems-esp module (https://github.com/proddy/EMS-ESP). Echt pendelen lijkt het niet, maar hoe krijg ik het voor elkaar dat de ketel rustig gelijkmatig blijft draaien? Of is dit eigenlijk wel goed zo?
[Afbeelding]

De tweede grafiek geeft het temperatuur verloop, gemeten aan de uitgaande en retourleiding bij de ketel. En de temperaturen van de vloerverwarming.
[Afbeelding]
2x per uur gaat de ketel aan. Hier worden velen jaloers van.

Ik denk dat je dit niet verder verbeterd krijgt. En moet dat ook?
Hoogstens zou je de cv pomp snelheid nog kunnen beperken tot 40% om te kijken wat er gebeurt.
Het kan zijn dat hij iets langer brand of hij gaat iets vaker aan/uit per uur.

Een CV-Ketel is een vlamkoeler en een radiator is een waterkoeler.


Acties:
  • 0 Henk 'm!

  • Aegle
  • Registratie: November 2013
  • Laatst online: 18:28
@Seafarer bedankt voor je reactie.
Voor mijn gevoel geven die start en stops extra verbruik.
De cv-pomp schiet bij elke start naar het max. ingestelde vermogen om vervolgens terug te toeren.
Schijnt een eigenschap van Nefit ketels te zijn.

Enfin, ik laat het voorlopig even zo. De minimum pomp snelheid die in te stellen is, is 50%. Om toch een enige variatie in snelheid te krijgen, hè ik de maximum pomp snelheid op 70% ingesteld.

Is er over de (instellingen van de) VV-pomp nog iets te zeggen? Het is een Grundfos Alpha2.

33 x ET Solar 270Wp = 8910Wp @ SMA Sunny TriPower STP 8000TL-20 Live: PVOutput


Acties:
  • 0 Henk 'm!

  • WeekendWarrior
  • Registratie: Oktober 2020
  • Laatst online: 25-11-2024
Aegle schreef op donderdag 10 december 2020 @ 22:47:
De eerste grafiek geeft de waardes van de ketel weer die ik uitlees met een ems-esp module (https://github.com/proddy/EMS-ESP). Echt pendelen lijkt het niet, maar hoe krijg ik het voor elkaar dat de ketel rustig gelijkmatig blijft draaien? Of is dit eigenlijk wel goed zo?
Zou ik mogen vragen welke module je gebruikt en waar je die vandaan hebt? Ik heb een vergelijkbare ketel, maar dan de Aquapower variant. Ik ben benieuwd naar deze gegevens in mijn situatie. Zeker nu ik de 'oude' Moduline 1010 thermostaat heb vervangen voor een Tado V3+.

Edit: Ik had even door moeten lezen op de github pagina. Daar zie ik een (online) verkooppunt staan.

Je geeft aan dat je het vermogen van de ketel terug hebt geschroefd naar het minimum vermogen. Krijg je het daarmee, nu het wat kouder wordt, de ruimte ook nog mooi op temperatuur?

[ Voor 17% gewijzigd door WeekendWarrior op 11-12-2020 09:08 ]


Acties:
  • 0 Henk 'm!

  • Aegle
  • Registratie: November 2013
  • Laatst online: 18:28
WeekendWarrior schreef op vrijdag 11 december 2020 @ 08:59:
[...]


Zou ik mogen vragen welke module je gebruikt en waar je die vandaan hebt? Ik heb een vergelijkbare ketel, maar dan de Aquapower variant. Ik ben benieuwd naar deze gegevens in mijn situatie. Zeker nu ik de 'oude' Moduline 1010 thermostaat heb vervangen voor een Tado V3+.

Edit: Ik had even door moeten lezen op de github pagina. Daar zie ik een (online) verkooppunt staan.
Hierzo dus: https://bbqkees-electronics.nl/?lang=nl. Werkt uitstekend en heel simpel te installeren.

33 x ET Solar 270Wp = 8910Wp @ SMA Sunny TriPower STP 8000TL-20 Live: PVOutput


Acties:
  • 0 Henk 'm!

  • AtleX
  • Registratie: Maart 2003
  • Niet online

AtleX

Tyrannosaurus Lex 🦖

In mijn vorige appartement had ik de boel alingesteld op de ketel en waterzijdig op de radiatoren, waarmee ik aanzienlijk gas bespaarde. Ten opzichte van mijn directe buur zelfs 45% jaar over jaar. In maart ben ik verhuisd naar een tussenwoning, dus daar moest ik ook aan de gang natuurlijk.

Het huis is een tussenwoning uit 2000 met in totaal 120 vierkante meter woonoppervlak. Muren, dak en kruipruimte zijn geïsoleerd en zoals toen schijnbaar gebruikelijk was zijn alle ramen voorzien van HR glas, behalve de openslaande ramen. Daar zit gewoon dubbelglas in.

In de zomer valt er niet heel veel af te regelen aan een verwarming, behalve dat ik de comfortstand van het warme water uitgezet heb (-0,2 m³ per dag) en de pomp van de vloerverwarming die al 17 jaar (1) 24/7/365 op de hoogste stand had gedraaid had voorzien van een pompschakelaar.

Toen het stookseizoen begon eind oktober ben ik langzaam begonnen met het afstellen van de verwarming. Vermogen knijpen, maximale pompsnelheid omlaag en inregelen van de radiatoren en vloerverwarming. (Die laatste is bijverwarming in m'n woonkamer) En natuurlijk ook m'n thermostaat.

De ketel is een Nefit ProLine HRC 24/CW4. Die staat nu, na wat experimenteren en elke keer drie à vier dagen wachten voor ik weer wat aanpaste, op 9.6 kW met een minimale pompsnelheid van 50% (kan niet lager) en maximaal 65%. Bij langere stookruns, van nachtverlaging tot 19°, loopt de aanvoertemperatuur daarmee op tot zo'n 46 graden. Tegen de tijd dat dat bij m'n vloerverwarming aan komt is het water dan zo'n 37-37,5°. Dat zorgt voor een comfortabel aanvoelende vloer met een goede veiligheidsmarge qua temperatuur.

Ik verwarm m'n woonkamer (met open keuken), tuinkamer en werkkamer. Alle overige radiatoren in de hal, slaapkamers en garage staan op de vorststand. Bij lange stookruns worden die dus ietwat lauw. De radiator in m'n badkamer staat op standje 1 op de thermostaatkraan. Dat is voldoende om die bij dit weer op een temperatuur te houden waar het fris maar niet koud aanvoelt. De deltaT van de radiatoren is aan het einde van de langste stookrun, van nachtverlaging tot daginstelling, zo'n 12° Na tien minuten stoken ongeveer is de deltaT zo richting de 16 graden, maar naarmate de ruimte opwarmt wordt dat lager.

De enige kamer die ik niet comfortabel krijg is de tuinkamer. Daar is ooit zo ongeveer alle verwarmingscapaciteit weggehaald door een vorige bewoner en er zit nog maar één klein radiatortje onder een trap. Dat werkt niet, zeker niet met een enorme koudeval langs een vijf meter hoge glazen pui. Wil ik die ruimte met deze buitentemperaturen warm krijgen moet ik de woonkamer, waar de thermostaat hangt, opstoken tot minimaal zo'n 25 graden. Voor nu negeer ik dit probleem even tot ik alle verwarmingscapaciteit heb hersteld door het terugplaatsen van radiatoren en het verplaatsen van die ene onder die trap.

Zodra het huis 's ochtends op temperatuur is heb ik daarna gemiddeld zo'n 1-1,5 keer per uur dat de ketel voor een paar minuten aanslaat. Ik stook dan van een nachtverlaging naar 17,5° (in de praktijk koelt het af tot zo'n 18°) naar 19° om 08:30 's ochtends. Dit duurt ongeveer 30 minuten. Om 17:30 gaat de temperatuur omhoog naar 19,5° om daarna om 22:00 weer op de nachtstand te gaan.

Met de huidige instellingen was het gasverbruik, inclusief koken en SWW gebruik, zo'n 4,4m³/dag de laatste paar dagen. Dat is zo'n 10% minder dan het gemiddelde van november terwijl het die maand aanzienlijk warmer was. Geen slechte verbetering vind ik zelf. Vermoedelijk kan ik qua vermogen van de ketel nog wel ietsje omlaag, maar ik wil het nu eerst weer even een weekje aankijken.

Ik overweeg nog om m'n dagtemperatuur doordeweeks maar op 18,5 te zetten en m'n werkkamer electrisch bij te verwarmen. Sinds oktober heb ik 4,3 kWp aan zonnepanelen op het dak liggen dus dat kan best interessant zijn. Hoewel december een beroerde maand is voor zonnepanelen op een plat dak heb ik van maart tot en met oktober ongeveer overcapaciteit dus dan kan ik in de koude maandjes wel wat extra gebruiken voor electrische verwarming.

Sole survivor of the Chicxulub asteroid impact.


Acties:
  • 0 Henk 'm!

  • leonbong
  • Registratie: Augustus 2002
  • Laatst online: 08-10 14:02
Nou gaat toch goed zo te horen!
Waarom dan je woonkamer op 18,5 het leven mag best een beetje leuk en comfortabel zijn.

Als je goed geïsoleerd huis hebt (een huis van 2000 is heel behoorlijk) is het energieverschil tussen warm houden op 18,5 en 22 echt heel klein, dus waarom met je bivakmuts op zitten in de woonkamer!

[ Voor 7% gewijzigd door leonbong op 11-12-2020 09:55 ]


Acties:
  • 0 Henk 'm!

  • AtleX
  • Registratie: Maart 2003
  • Niet online

AtleX

Tyrannosaurus Lex 🦖

Thanks. :)
Waarom dan je woonkamer op 18,5 het leven mag best een beetje leuk en comfortabel zijn.
Omdat ik overdag thuis werk en in m'n werkkamer zit. Ik hoef dan niet per sé m'n hele huis warm te stoken terwijl ik 8-9 uur in één kamertje zit.
Als je goed geïsoleerd huis hebt (een huis van 2000 is heel behoorlijk)
Ja, vergeleken met m'n oude kleine appartementje uit 1890 (monumentaal, enkelglas, schuifkozijnen) is het warmteverlies echt minimaal. Gisteravond is m'n ketel om 21:40 gestopt met stoken en vanmorgen om 08:00 is ie weer begonnen. De temperatuur in de woonkamer was in die tijd gedaald van 19,5 naar 18 graden. In m'n appartement ging de temperatuur van 19,5 om 22:00 naar 17 om 23:30 bij deze buitentemperaturen.

Sole survivor of the Chicxulub asteroid impact.


Acties:
  • 0 Henk 'm!

  • ThinkPad
  • Registratie: Juni 2005
  • Laatst online: 21:25
@AtleX Ik doe hetzelfde hoor :) Ik werk thuis, m'n partner niet. Heb ook flink overschot van m'n zonnepanelen, dus heb in m'n werkkamer een elektrisch kacheltje staan. Daarmee is het zo warm. Pas vlak voor m'n partner thuiskomt activeert het klokprogramma van de CV en wordt ook de rest van het huis opgewarmd.

Voor je tuinkamer kun je kijken of je een (of meerdere) T33 radiatoren kunt plaatsen. Dan heb je in dezelfde 'package' (qua HxB) flink wat meer vermogen.

[ Voor 32% gewijzigd door ThinkPad op 11-12-2020 10:33 ]


Acties:
  • +3 Henk 'm!

  • leonbong
  • Registratie: Augustus 2002
  • Laatst online: 08-10 14:02
Ik adviseer mensen tegenwoordig om het Hoogte X Lengte formaat uit te bepalen als T22 of T21 en dan gewoon t33 van dat formaat te kopen.

Dan haal je veel grote deltaT over de radiator want je stelt de flow natuurlijk als T22 of T21 met dT van 20 graden. Maar heb je dan radiator die hoge aanvoertemperaturen aan onderkant nauwelijks warmer is dan ruimte dus fantastisch voor je gasrendement en ketel dus.

Bij lage aanvoertemperaturen heb je ook nog steeds vermogen zat zeker als je T21 oorspronkelijk als uitgangspunt hebt genomen voor formaat bepaling.

[ Voor 60% gewijzigd door leonbong op 11-12-2020 11:22 ]


Acties:
  • 0 Henk 'm!

  • Gramser
  • Registratie: Juli 2020
  • Laatst online: 21:53
Bestaan er eigenlijk thermostaten waarin je per dag / periode de temperatuur kunt ingeven? Ik kan met mijn thermostaat wel dag en nachttemperatuur ingeven, maar bijvoorbeeld niet dat het maandag 18 moet zijn en dinsdag 20, als de nachttemperatuur op 17 is ingesteld. Of ik maak ergens een denkfout.

Acties:
  • +1 Henk 'm!

  • water_escape
  • Registratie: Juli 2001
  • Laatst online: 06-10 19:19
Gramser schreef op vrijdag 11 december 2020 @ 11:19:
Bestaan er eigenlijk thermostaten waarin je per dag / periode de temperatuur kunt ingeven? Ik kan met mijn thermostaat wel dag en nachttemperatuur ingeven, maar bijvoorbeeld niet dat het maandag 18 moet zijn en dinsdag 20, als de nachttemperatuur op 17 is ingesteld. Of ik maak ergens een denkfout.
jawel, ik kan per dag aangeven wat hij moet doen. en per dag 4 events mogelijk.

Water-Escape


Acties:
  • 0 Henk 'm!

  • Gramser
  • Registratie: Juli 2020
  • Laatst online: 21:53
Ga ik toch nog ff de handleiding erop naslaan

Acties:
  • 0 Henk 'm!

  • leonbong
  • Registratie: Augustus 2002
  • Laatst online: 08-10 14:02
Gramser schreef op vrijdag 11 december 2020 @ 11:19:
Bestaan er eigenlijk thermostaten waarin je per dag / periode de temperatuur kunt ingeven? Ik kan met mijn thermostaat wel dag en nachttemperatuur ingeven, maar bijvoorbeeld niet dat het maandag 18 moet zijn en dinsdag 20, als de nachttemperatuur op 17 is ingesteld. Of ik maak ergens een denkfout.
Bijna elke klokthermostaat met weekprogramma kan dat.
Anders koop je honeywell T3 / T4 / T6 / T9 / Evohome / Vision / Chronotherm
Of Remeha Etwist of Isense die kunnen dat allemaal.

Een Vision en Chronotherm lijken een beetje te zijn opgevolgd T3 - T9 lijn, prima thermostaten inmddels alleen al wat ouder.
T4 Is in functies eigenlijk gelijk aan een Chronotherm lijkt een beetje de opvolger.
T3 Dit is een versimpelde T4, in T3 ontbreekt het adaptief leren dat zou ik persoonlijk niet doen.
Regeltechnisch lijkt een T3 op een Honeywell Round maar dan met klokprogramma toegevoegd. Nu ben ik persoonlijk geen fan van de honeywell round met name omdat deze niet adaptief leert.
Zeker als je opentherm wil gebruiken is adaptief eigenlijk wel vereist bij honeywell anders kan het je onnodig gas kosten.

[ Voor 52% gewijzigd door leonbong op 11-12-2020 11:39 ]


Acties:
  • 0 Henk 'm!

  • Gramser
  • Registratie: Juli 2020
  • Laatst online: 21:53
Tsja ik heb dat dus nog niet gevonden. Ik dacht -en denk- dat ik met maar twee temperaturen kan werken. Maar als ik thuis ben pak ik de handleiding erbij!

Edit: het staat helaas letterlijk dat ik maar twee temperaturen kan ingeven: Dagstand en laagstand. En per dag kan ik dan drie tijdsblokken voor de dagstand ingeven, waarbinnen de dagstand actief is. Zo kan ik variëren door de week, maar helaas niet in andere temperaturen dan dagstand en laagstand.

Nou, als ik dit een probleem ga vinden met het thuiswerken, moet er maar een andere thermostaat komen. Eentje die ook WAR heeft.

[ Voor 58% gewijzigd door Gramser op 11-12-2020 13:16 ]


Acties:
  • +1 Henk 'm!

  • loyske
  • Registratie: Januari 2004
  • Laatst online: 08-10 11:37
Gramser schreef op vrijdag 11 december 2020 @ 11:19:
Bestaan er eigenlijk thermostaten waarin je per dag / periode de temperatuur kunt ingeven? Ik kan met mijn thermostaat wel dag en nachttemperatuur ingeven, maar bijvoorbeeld niet dat het maandag 18 moet zijn en dinsdag 20, als de nachttemperatuur op 17 is ingesteld. Of ik maak ergens een denkfout.
Jij had toch die Vaillant Calormatic he? Dat was de reden voor mij om deze niet te gebruiken, aangezien deze niet op meerdere periodes per dag ingesteld kan worden. Heb toen een Remeha iSense eraan gehangen.
Inmiddels gebruik ik Evohome.

Acties:
  • 0 Henk 'm!

  • Reveal!
  • Registratie: November 1999
  • Laatst online: 04-10 22:10
Ik heb een vraagje, ik heb 12 radiatoren hangen.
2 badkamer radiatoren met een 2 pijps onderblok en een convector met zo een kraan,

Afbeeldingslocatie: https://tweakers.net/i/Tl4mM1a1TEqGs0AIsU7seF68OGE=/full-fit-in/4920x3264/filters:max_bytes(3145728):no_upscale():strip_icc():fill(white):strip_exif()/f/image/XdygAaes6nP8yvsKZ9W42idH.jpg?f=user_large

en dan nog 9x "normale" radiatoren met zo een kraan,

Afbeeldingslocatie: https://tweakers.net/i/5FXihWA4NHPAehPxtuOsZWodFMk=/full-fit-in/4920x3264/filters:max_bytes(3145728):no_upscale():strip_icc():fill(white):strip_exif()/f/image/srKHPzgCuwGDXI8OCrHgDfBr.jpg?f=user_large

Alle radiatoren heb ik uitgevoerd met de tado knoppen.
Maar nu zou ik eigenlijk ook nog de Danfoss RA-DV kranen erop willen zetten.
Dit kan alleen niet op de convector en badkamer radiatoren (denk ik?)

Heeft het dan wel zin om deze te gebruiken?
De druk lijkt me op de overige radiatoren wel op te lopen of is dat verschil dan minimaal en bespaar je nog steeds een hoop?

Overigens heb ook nog vloerverwarming in de gang en keuken.

Acties:
  • 0 Henk 'm!

  • leonbong
  • Registratie: Augustus 2002
  • Laatst online: 08-10 14:02
Dat zijn allemaal voorsinstbare kranen.
Als je letterlijk die types hebt.

Die van die convector kan eventueel binnenwerk die wel dynamische is, waarschijnlijk een eclipse.
Die comap m28 helaas pindakaas, die zijn niet om te bouwen naar dynamisch dan moet je hele kraan ombouwen.

Maar als je nu al voorinstelbare kranen zou ik lekker zo laten, een dynamische is dan toch beetje zonde van het geld.

Acties:
  • +1 Henk 'm!

  • Gramser
  • Registratie: Juli 2020
  • Laatst online: 21:53
loyske schreef op vrijdag 11 december 2020 @ 13:24:
[...]


Jij had toch die Vaillant Calormatic he? Dat was de reden voor mij om deze niet te gebruiken, aangezien deze niet op meerdere periodes per dag ingesteld kan worden. Heb toen een Remeha iSense eraan gehangen.
Inmiddels gebruik ik Evohome.
Klopt! En hij kan wel drie perioden per dag aan. Alleen niet met verschillende dagtemperaturen, helaas.

Tsja, soms kom je ergens te laat achter. Een groot probleem is het niet. Ik kan de dagtemperatuur ook gewoon standaard lager zetten, en direct omhoog draaien als ik het warmer wil hebben - moet ik alleen een uurtje of wat wachten ;)

Acties:
  • 0 Henk 'm!

  • leonbong
  • Registratie: Augustus 2002
  • Laatst online: 08-10 14:02
Ok ik persoonlijk zou dan wat anders kopen een goede klokthermostaat is niet super duur.

Acties:
  • 0 Henk 'm!

  • Reveal!
  • Registratie: November 1999
  • Laatst online: 04-10 22:10
leonbong schreef op vrijdag 11 december 2020 @ 14:11:
Dat zijn allemaal voorsinstbare kranen.
Als je letterlijk die types hebt.

Die van die convector kan eventueel binnenwerk die wel dynamische is, waarschijnlijk een eclipse.
Die comap m28 helaas pindakaas, die zijn niet om te bouwen naar dynamisch dan moet je hele kraan ombouwen.

Maar als je nu al voorinstelbare kranen zou ik lekker zo laten, een dynamische is dan toch beetje zonde van het geld.
Mm echt?
Dit zijn wel mijn kranen maar ik zie het niet direct terug.
Zie hier foto in situ.

Afbeeldingslocatie: https://tweakers.net/i/FSRB_QisNZJPpF9NjY4eZrqn4P4=/x800/filters:strip_icc():strip_exif()/f/image/YGSZ5lJZk5D17OgCDPCsoool.jpg?f=fotoalbum_large

Acties:
  • 0 Henk 'm!

  • leonbong
  • Registratie: Augustus 2002
  • Laatst online: 08-10 14:02
Dat is ook een comap maar niet met een voorinstelbare binnenwerk of heeft de pin een vlak kantje?
Zo te zien niet, maar dit is ook niet gelijk aan foto van eerder.

[ Voor 52% gewijzigd door leonbong op 11-12-2020 15:51 ]


Acties:
  • +2 Henk 'm!

  • maxoss
  • Registratie: Augustus 2005
  • Laatst online: 18:23
Bij deze deel ik ook mijn ervaringen met betrekking tot tuning van de CV instellingen.

Situatie:

- CV HRE 36/30 geen modulerende pomp 3 standen staat in stand 2
- Honeywell Modulation Touch thermostaat
- Vloerverwarming 2 groepen met pomp 3 standen staat in stand 1

Bevindingen:

Thermostaat:
- Low load control:
Dit zorgt ervoor dat dat de laatste 0.5 graad doormiddel van aan/uit word geschakeld. Heb gemerkt dat dit totaal nuteloos is met vloerverwarming en heeft het aantal start van de ketel drastisch verminderd 44 -> 6 per dag door het uit te schakelen. Low load control start namelijk 6 keer per uur de ketel voor een paar uur lang.

CV:
De belangrijkste parameters:
3 - 30 Maximale vermogen CV
c - 25 Minimaal vermogen CV
C - 1 Stappenmodulatie aan
E - 45gr min. aanvoertemp bij OT vraag
E. - 1 Reactie OT
F - 60

Vooral met de E parameter heb ik veel geëxperimenteerd. Wat blijkt is dat de ketel nu binnen een uur oploopt naar 45 graden. Deze E parameter werkt dus niet helemaal als minimale aanvoertemperatuur. Bij E + 5 graden slaat de ketel af. Als je deze E dus te laag zet krijg je een pendelende ketel. Ik heb deze langzaam hoger gezet.

E = 42 graden low load uit
Afbeeldingslocatie: https://tweakers.net/i/T8iFHnFfSFf16hUag30nFrFK3Nk=/full-fit-in/4000x4000/filters:no_upscale():fill(white):strip_exif()/f/image/bGpEVwxotxsbV3WcJlDqiyzb.png?f=user_large

E= 45 graden
Afbeeldingslocatie: https://tweakers.net/i/YrfdMpzWZmfap_vykP_yyQe85KA=/full-fit-in/4000x4000/filters:no_upscale():fill(white):strip_exif()/f/image/a6KpEdBEXGTVhacnGy54NhGK.png?f=user_large

Door het verhogen van 3 graden bij de E parameter zorgt die ervoor hij minder vaak stopt, afkoelt en weer start. Bij het eerste plaatje sloeg de ketel bij E + 5 = 47gr af en bij het tweede plaatje bij 50gr.
De dipjes bij het tweede plaatje heeft te maken met warm water afnamen.

- CV zorgt ervoor dat de DeltaT altijd op 10 graden blijft.
- Ik vermoed dat de parameter 3 totaal genegeerd word door de thermostaat omdat ik nul verschil merk bij laag of hoge instelling. op de thermostaat is bij het opstarten ook in het installatiemenu een vermogen van 100% te zien onder parameter 0021

- Wat ik nog een keer wil proberen is om de pompstand op de CV te verlagen naar stand 1. Misschien dat dit nog positieve gevolgen heeft voor de DeltaT

Hoop dat iemand hier iets aan heeft. :)

[ Voor 3% gewijzigd door maxoss op 11-12-2020 16:23 ]


Acties:
  • 0 Henk 'm!

  • Reveal!
  • Registratie: November 1999
  • Laatst online: 04-10 22:10
leonbong schreef op vrijdag 11 december 2020 @ 15:50:
Dat is ook een comap maar niet met een voorinstelbare binnenwerk of heeft de pin een vlak kantje?
Zo te zien niet, maar dit is ook niet gelijk aan foto van eerder.
Ik zie net dat het artikel nummer vd winkel hetzelfde is maar de omschrijving is verandert.
Het was de SAR 7000554 Therm.kr + boch 1/2 x m22/15 knel kan deze op internet niet meer vinden, maar denk dat dit inderdaad zonder voorinstelbaar binnenwerk is.
En volgens mij staan mijn radiatoren vol open, niet geknepen op het uiteinde.
Zou het dan wel zin hebben om deze te vervangen?
Kan je ook alleen het binnenwerk vervangen met een dynamische regelbare?
Dat zou een hoop werk schelen ....

Acties:
  • 0 Henk 'm!

  • leonbong
  • Registratie: Augustus 2002
  • Laatst online: 08-10 14:02
Als het m28 kraan is dan is het antwoord nee geen dynamische binnenwerken te koop van comap/sar.

[ Voor 10% gewijzigd door leonbong op 11-12-2020 18:02 ]


Acties:
  • 0 Henk 'm!

  • sjorsjuhmaniac
  • Registratie: Februari 2009
  • Laatst online: 00:30
Ik heb veel gelezen en wil ook mijn situatie verbeteren.

Beneden heb ik vloerverwarming als hoofdverwarming en boven radiatoren.
Mijn voornaamste klacht is dat boven slecht warm wordt, beneden heb ik eigenlijk geen klachten. Ik ga het warmte zijdig inregelen dan ook binnenkort oppakken.

Ik neem aan dat het verstandig is om eerst de vloerverwarming in te regelen voordat ik uberhaupt aan de radiatoren begin, klopt dat?

Al geruime tijd ben ik de ketel aan het monitoren via een otgw en heb deze redelijk rustig gekregen door enkel de thermostaat op de mengverdeler wat aan te passen en vooral van de kamer-thermostaat af te blijven.
Dit is de afgelopen 24u:
Afbeeldingslocatie: https://tweakers.net/i/ZQOP2PRhvYggLXgsCLW55ucVE-4=/800x/filters:strip_exif()/f/image/w7MZIbn0L1uN6DD6rEVqySkS.png?f=fotoalbum_large

Acties:
  • 0 Henk 'm!

  • Reveal!
  • Registratie: November 1999
  • Laatst online: 04-10 22:10
leonbong schreef op vrijdag 11 december 2020 @ 18:02:
Als het m28 kraan is dan is het antwoord nee geen dynamische binnenwerken te koop van comap/sar.
Bij m22 wel?
Ben aan het zoeken maar kan het niet vinden?
Alleen de autoret van sar maar dat is compleet vervangen.

Acties:
  • 0 Henk 'm!

  • leonbong
  • Registratie: Augustus 2002
  • Laatst online: 08-10 14:02
M22 is een draadaansluiting (ongebruikelijk maat maar komt voor) waarmee de leiding is aangesloten.

M28 of m30 slaat op de draad aansluiting waarmee de thermostatische knop vast zit op de kraan.

[ Voor 18% gewijzigd door leonbong op 11-12-2020 20:35 ]


Acties:
  • 0 Henk 'm!

  • Robje1244
  • Registratie: Augustus 2009
  • Laatst online: 19:53
Zoals eerder vermeld in dit topic heb ik mijn ketel vermogen ook zo laag mogelijk gezet.
Ik merk dat de ketel nu veel langer door stookt op een laag vermogen zodra ik de temperatuur op de thermostaat verhoog. Hij gaat ook direct stoken zonder te pendelen.

Ik heb nu een klok programma ingesteld. Om 16:00 gaat hij naar 20 graden en om 21:00 gaat hij terug maar 19 graden tot de volgende dag 16:00. Overdag is er toch niemand thuis.

Echter gaat het hier mis. Zodra hij het huis op een ingestelde temperatuur moet houden gaat hij pendelen. Na een aantal keer starten blijft hij wel netjes doorstoken. Zie onderstaande screenshot. Bij een temperatuursverhoging heb ik hier geen last van.
Afbeeldingslocatie: https://tweakers.net/i/BAcmn1X8IUzf1Z-bJ9iwdXWXq-4=/800x/filters:strip_icc():strip_exif()/f/image/e0OuVa77sD45whtbOZQSD1xQ.jpg?f=fotoalbum_large

Iemand enig idee waar dit aan kan liggen? Het lijkt me niet meer aan het vermogen te liggen aangezien hij het wel kwijt kan bij het verhogen van de temperatuur.
Kan het komen omdat parameter GP009 (Ventilator toerental bij het starten
van het toestel) nog op 4000 staat? En mag ik deze zomaar verlagen?

(ketel: remeha calenta ace 40c cw5)

Acties:
  • 0 Henk 'm!

  • ThinkPad
  • Registratie: Juni 2005
  • Laatst online: 21:25
Waarom wil je het 19°C houden als er niemand thuis is? Bij mij mag hij terugzakken tot 15°C. Zo koud wordt het gelukkig niet, maar 17°C heb ik wel eens gezien in de huiskamer toen het laatst had gevroren.

[ Voor 4% gewijzigd door ThinkPad op 12-12-2020 09:01 ]


Acties:
  • 0 Henk 'm!

  • leonbong
  • Registratie: Augustus 2002
  • Laatst online: 08-10 14:02
Robje1244 schreef op zaterdag 12 december 2020 @ 07:46:
Zoals eerder vermeld in dit topic heb ik mijn ketel vermogen ook zo laag mogelijk gezet.
Ik merk dat de ketel nu veel langer door stookt op een laag vermogen zodra ik de temperatuur op de thermostaat verhoog. Hij gaat ook direct stoken zonder te pendelen.

(ketel: remeha calenta ace 40c cw5)
Waar staat je Max Temp aanvoer op ingesteld?
En wat is het minimum vermogen van je ketel?

Ps gezien het maar 2x per uur is en die 40kW ketel waarschijnlijk niet minder dan +/-10kW kan gok ik dat het normaal regelgedrag is. Dus niet op te lossen.

[ Voor 12% gewijzigd door leonbong op 12-12-2020 09:55 ]


Acties:
  • 0 Henk 'm!

  • Robje1244
  • Registratie: Augustus 2009
  • Laatst online: 19:53
@ThinkPad
Heb hem laatst inderdaad terug laten zakken naar 17 wat hij niet haalde. Om 16:00 springt hij dan weer naar 20 echter duurt het dan tot ongeveer 19:30 totdat het warm is. Ik kan hem natuurlijk eerder laten beginnen maar het lijkt dat dit meer gas kost dan het warm houden van de vloer.

@leonbong
Max aanvoertemperatuur van de ketel kan ik niet instellen. Dit omdat er een modulerende thermostaat aangesloten is staat in de handleiding. Max vermogen staat ingesteld op 12kW. Volgens de handleiding kan hij tussen de 7,9 en 35,6 kunnen moduleren. Kan het helpen als ik hem nog lager zet? Echter zou de thermostaat dit zelf terug moeten kunnen schroeven toch?

Als het niet op te lossen is moet ik dus uitzoeken wat voordeliger is. Altijd op 19 en 's avonds naar 20 of altijd op 16 en' s avonds naar 20 maar eerder beginnen met verwarmen.

Acties:
  • 0 Henk 'm!

  • leonbong
  • Registratie: Augustus 2002
  • Laatst online: 08-10 14:02
Ook bij een modulerende thermostaat kan je ook een Max-temp instellen op de ketel of thermostaat.

[ Voor 8% gewijzigd door leonbong op 12-12-2020 14:21 ]


Acties:
  • 0 Henk 'm!

  • Microkid
  • Registratie: Augustus 2000
  • Laatst online: 22:49

Microkid

Frontpage Admin / Moderator PW/VA

Smile

Robje1244 schreef op zaterdag 12 december 2020 @ 12:22:
Max aanvoertemperatuur van de ketel kan ik niet instellen. Dit omdat er een modulerende thermostaat aangesloten is staat in de handleiding.
Kan wel op een Calenta. P1 volgens mij.

(edit: moet P1 zijn)

[ Voor 4% gewijzigd door Microkid op 12-12-2020 14:45 ]

4800Wp zonnestroom met Enphase
Life's a waste of time. Time's a waste of life. Get wasted all the time and you'll have the time of your life.


Acties:
  • 0 Henk 'm!

  • arpeggio
  • Registratie: Mei 2018
  • Laatst online: 22:57
Microkid schreef op zaterdag 12 december 2020 @ 14:03:
[...]

Kan wel op een Calenta. P17 volgens mij.
Bij de Calenta (zonder Ace) is dit P23 'Maximum aanvoertemperatuur systeem'. De Calenta Ace heeft diezelfde parameter echter niet.
De max. aanvoertemperatuur is dus niet instelbaar op de ketel. Maar misschien wel in de modulerende thermostaat?

Edit: ik zie wel een parameter CP000 'Instelpunt maximale aanvoertemperatuur groep'. Heb echter geen idee of dat voor de ketel als geheel geldt. De fabrieksinstelling daarvan is overigens 80 graden.

[ Voor 19% gewijzigd door arpeggio op 12-12-2020 14:31 ]


Acties:
  • 0 Henk 'm!

  • Microkid
  • Registratie: Augustus 2000
  • Laatst online: 22:49

Microkid

Frontpage Admin / Moderator PW/VA

Smile

arpeggio schreef op zaterdag 12 december 2020 @ 14:15:
[...]


Bij de Calenta (zonder Ace) is dit P23 'Maximum aanvoertemperatuur systeem'. De Calenta Ace heeft diezelfde parameter echter niet.
De max. aanvoertemperatuur is dus niet instelbaar op de ketel. Maar misschien wel in de modulerende thermostaat?

Edit: ik zie wel een parameter CP000 'Instelpunt maximale aanvoertemperatuur groep'. Heb echter geen idee of dat voor de ketel als geheel geldt. De fabrieksinstelling daarvan is overigens 80 graden.
Dat lijkt hem te zijn ja.Afbeeldingslocatie: https://tweakers.net/i/NKUOq6pyh9ZY-ImenB1zFoaxw0o=/800x/filters:strip_exif()/f/image/fiICDdlLBLFeozlyz0Nq5c8e.png?f=fotoalbum_large

4800Wp zonnestroom met Enphase
Life's a waste of time. Time's a waste of life. Get wasted all the time and you'll have the time of your life.


Acties:
  • +3 Henk 'm!

  • Bastiaan
  • Registratie: November 2002
  • Laatst online: 20:14

Bastiaan

Bas·ti·aan (de, m)

Mijn hemel, ik ben vandaag begonnen met het waterzijde inregelen van mijn verwarming. En nu ik een IR-thermometer in huis heb kom ik er pas achter hoe bizar slecht het is ingeregeld (in my defence: vorig jaar wat in een groot deel van huis nog enkel glas). Er wordt nu drie kwartier volop gestookt en heb net mijn eerste ronde metingen gedaan. Mijn verwarmingen boven hebben een aanvoer van gemiddeld 79 graden en een afvoer van 74, en beneden zitten er nog steeds plekken van 20 graden op de radiator.

Typisch een geval van "en wáárom heb ik hier nooit eerder naar gekeken?"...

Acties:
  • +2 Henk 'm!

  • Seafarer
  • Registratie: November 2012
  • Laatst online: 22:43
@Bastiaan Je hoeft je niet te schamen hoor. Gebeurt heeeeeel veel. ;)

Misschien een idee als je meer wilt meten op afstand.

Sonoff TH-10 of TH-16 kastje geflashed met Tasmota.(Er is een tweaker die ze geflashed verkoopt) En hier 4 sensoren DS18B20 op aan gesloten. (draad lengtes 1 tot 15 mtr. bij Ali)
Hieronder een plaatje van de webpagina van de Tasmota software, die kun je dus met iedere browser uitlezen.

Afbeeldingslocatie: https://tweakers.net/i/z3NBausPDnY3GW1mBjpJJYSZ7s0=/x800/filters:strip_icc():strip_exif()/f/image/pm2cQee7sGbozLlHKEQAJHXK.jpg?f=fotoalbum_large

En als je verder wilt het kastje uitlaten lezen door Domoticz. Met dit als resultaat.

Afbeeldingslocatie: https://tweakers.net/i/j-288W1h0XBuHiKHrkmwZtTlRtA=/800x/filters:strip_icc():strip_exif()/f/image/gsv4Jd678MU1HvYbbaKDalQh.jpg?f=fotoalbum_large

En er zijn nog veel meer mogelijkheden.

Een CV-Ketel is een vlamkoeler en een radiator is een waterkoeler.


Acties:
  • 0 Henk 'm!

  • thespeed
  • Registratie: April 2005
  • Laatst online: 21:17
Seafarer in "Gas besparen door middel van CV tuning deel III"Seafarer schreef op zondag 13 december 2020 @ 11:01

Misschien een idee als je meer wilt meten op afstand.

Sonoff kastje geflashed met Tasmota.(Er is een tweaker die ze geflashed verkoopt) En hier 4 sensoren DS18B20 op aan gesloten. (draad lengtes 1 tot 15 mtr. bij Ali)
Welke Sonoff gebruik je hiervoor?
Zelf al meerdere TH16's en S20's in gebruik maar dacht dat deze maar 1 of 2 sensors ondersteunen. Dus dit is wel interessant.

Acties:
  • +1 Henk 'm!

  • Seafarer
  • Registratie: November 2012
  • Laatst online: 22:43
thespeed schreef op zondag 13 december 2020 @ 11:27:
[...]


Welke Sonoff gebruik je hiervoor?
Zelf al meerdere TH16's en S20's in gebruik maar dacht dat deze maar 1 of 2 sensors ondersteunen. Dus dit is wel interessant.
Dit werkt bij mijn beste weten alleen met TH-10 en TH-16 Maar wel Flashen met Tasmota. Dan kunnen er max 4 op.
Werkt direkt zonder allerlei kunsten uit te halen.

Een CV-Ketel is een vlamkoeler en een radiator is een waterkoeler.

Pagina: 1 ... 12 ... 114 Laatste

Dit topic is gesloten.

Let op:
Het posten van je gasverbruik voegt weinig toe. Laat dit dan ook achterwege als dit het enige is wat je post. Het wordt dan al gauw een opsom-topic en laat de écht interessante berichten ondersneeuwen. Voor het vergelijken van je verbruik is er een apart topic: Wat is jouw actuele energieverbruik?