Ervaringen Hitachi Yutaki RASM Monoblock warmtepomp

Pagina: 1 ... 21 ... 23 Laatste
Acties:

Acties:
  • 0 Henk 'm!

  • Berthus!
  • Registratie: September 2019
  • Laatst online: 24-10 12:51
CHE56 schreef op dinsdag 26 november 2024 @ 07:34:
Je moet een vaste stand voor de Wilo instellen. Dus I , II of III. Welke snelheid geeft hij aan bij die standen?
Ik ben zojuist de standen op II en III gezet. De snelheid bij II is 0.5m2/h en bij III 0.6m3/h.
De vloerverwarmingverdeler staat op II en heb deze op III gezet bij stand III op de Wilo pomp bij buffer.
Na ongeveer 45 minuten gaat de warmtepomp in thermo-off en dit is nadat de temperatuur van 18 graden naar 37 graden is opgewarmd.

[ Voor 13% gewijzigd door Berthus! op 26-11-2024 16:41 ]


Acties:
  • 0 Henk 'm!

  • blackmore87
  • Registratie: November 2009
  • Laatst online: 27-10 19:22
Berthus! schreef op maandag 25 november 2024 @ 21:53:
[...]


Ik heb de warmtepomp op “contante” staan waardoor deze de wilo pomp achter de buffer niet aanstuurt als ik het goed begrijp. De ruimtesnelheid staat op 50% waardoor de snelheid rond de 1.6m3/h is. Alleen als ik de Wilo (Wilo Yonos Pico) dan instel kom ik niet hoger dan 0.3 m3/h als ik op de display kijk van de Wilo pomp. Denk dat ik nu wel de oorzaak heb. Aanvoer is 20mm naar vloerverwarming dus toch te klein? Of geeft de vloerverwarming verdeler (open dus met eigen pomp en bijmengt) nog al die weerstand waardoor de doorstroomt niet goed is? Of begrijp ik het verkeerd? Installateur heeft mij nooit gewezen op de “kleine” aanvoerleidingen, maar was ook niet helemaal overtuigd van zijn kennis/ervaring hierin gezien de standaard instellingen waar ik mee ben achtergelaten.
Kan het ook nog de vloerverwarming verdeler zijn of moet ik echt de aanvoer gaan vervangen?
Verdeler en buizen vervangen.

Acties:
  • 0 Henk 'm!

  • CHE56
  • Registratie: November 2023
  • Laatst online: 27-10 14:04
Berthus! schreef op dinsdag 26 november 2024 @ 16:21:
[...]


Ik ben zojuist de standen op II en III gezet. De snelheid bij II is 0.5m2/h en bij III 0.6m3/h.
De vloerverwarmingverdeler staat op II en heb deze op III gezet bij stand III op de Wilo pomp bij buffer.
Na ongeveer 45 minuten gaat de warmtepomp in thermo-off en dit is nadat de temperatuur van 18 graden naar 37 graden is opgewarmd.
0.6m3/h is wel weinig, staat alles wel open bij je verdeler? wat vindt je installateur van die lage waarde?
Wat voor verdeler heb je? Zit er een voetventiel op? staat dat open?

[ Voor 5% gewijzigd door CHE56 op 26-11-2024 22:41 ]


Acties:
  • 0 Henk 'm!

  • Berthus!
  • Registratie: September 2019
  • Laatst online: 24-10 12:51
CHE56 schreef op dinsdag 26 november 2024 @ 22:39:
[...]

0.6m3/h is wel weinig, staat alles wel open bij je verdeler? wat vindt je installateur van die lage waarde?
Wat voor verdeler heb je? Zit er een voetventiel op? staat dat open?
Alles staat open, maar helaas is de verdeler niet eentje waarbij een voetventiel inzit. Heb een Robot standaard(net voordat de pro uitkwam) met 5 groepen. Probleem is mij wel duidelijk, maar ben wel benieuwd of iemand ervaring heeft door eerst de verdeler te vervangen. Ik wil dan later de buizen vervangen, want deze wijziging heeft nogal wat impact om dit uit te voeren. Los van het feit om iemand te vinden voor deze klus.

Wat is wel een vreemde constaring vind is dat mijn delta lager wordt als ik de pompsnelheid van de verdeler verlaag. Dit gaat een beetje tegen mijn logica in, gezien mijn lage flow en deze niet hoger wordt als ik de snelheid verhoog op de verdeler.

[ Voor 14% gewijzigd door Berthus! op 27-11-2024 07:47 ]


  • SkyFlyer
  • Registratie: November 2002
  • Laatst online: 06-10 20:05
SkyFlyer schreef op dinsdag 20 augustus 2024 @ 14:19:
[...]


Voor degene die (net als ik) als met de Hitachi ATW-MBS-02 modbus interface werken;

Ik gebruik deze al een aantal jaren om de (in mijn geval split unit) uit te lezen. Het lukte mij echter nooit om aan te sturen, dat is mij vandaag eindelijk gelukt. De oplossing is verbazend simpel.

Systeem configuratie > algemene opties > centrale bediening > besturingstype op "volledig" zetten.

Vervolgens kan ik alle parameters netjes via ModBus aansturen... _/-\o_

[Afbeelding]
Moest nu zelf even iets opzoeken, maar ik zag dat ik de tabel voor de pré-2016 geplaatst had, de "moderne" variant is:

Afbeeldingslocatie: https://tweakers.net/i/DOuFnV_fx5oxBIHYtsJMxVKyusU=/x800/filters:strip_exif()/f/image/f2i4QycyiISZ88LU5haAbjOS.png?f=fotoalbum_large

  • Pos2007
  • Registratie: Januari 2007
  • Niet online
Ik overweeg om 2 zones te gaan maken. Via Plugwise een offerte gekregen maar vraag mij af of dat gaat lukken.

Ik heb nu 10 groepen op de verdeler voor de begane grond. De aanvoer leiding is gesplitst naar de verdeler en naar de verdieping naar 3 slaapkamers en een badkamer. Ik had eerst alleen de 10 groepen open en de badkamer erbij. Er is ook een 51ltr buffervat geplaatst.

Met 10 groepen en 1 badkamer is de warmtepomp aan het stampen om de aanvoertemperatuur te halen.

Handmatig heb ik nu getest om 7 groepen open te houden op de begane grond. De aanvoertemperatuur kan ik dan laag houden en wordt gemakkelijk gehaald.

Handmatig de 7 groepen weer dicht en de andere 3 groepen open incl. De 4 radiatoren gaat ook gemakkelijk, ik verander dan ook de stooklijn. De radiatoren hebben een hogere aanvoer nodig.

Ik zou dus twee zones willen maken. Met plugwise kom ik een eind denk ik. Ik wil echter wel een 2e stooklijn in kunnen stellen.

Iemand hier ervaring mee?

Acties:
  • +1 Henk 'm!

  • mayas22
  • Registratie: Februari 2023
  • Laatst online: 08:34
@Pos2007
Ik heb ook een plugwise systeem met 2 zones, maar deze werkt alleen als aan/uit omdat je plugwise (volgens mij, of in elk geval 2 jaar terug) niet rechtstreeks kan verbinden. In elk geval niet met de yutaki S3.
Wij hebben hem verbonden als aan/uit via een relais (die is ook nodig). Plugwise regelt welke groepen open/dicht zijn ahv temp in betreffende zone. Als er in 1 vd zones vraag is krijgt de wp een vraag signaal.
Dit werkt hier verder soepel en met plugwise kan je ook verschillende doeltemperaturen per zone instellen.

Als je ook verschillende stooklijnen wil zul je het denk ik rechtstreeks met de wp unit moeten doen omdat dat betekent dat de unit verschillend temperatuur water moet sturen naar verschillende zones, dus dan moet die mogelijkheid er ook zijn in de aansluiting vanuit de wp.

Van de site van plugwise:
We werken met alle warmtepompen samen. Dat kan op een van deze drie manieren:

OpenTherm : Adam HA en Anna 24V
Aan/uit max. 24V: Adam HA en Anna 24V
Aan/uit max. 230V: Adam HA met relais en Anna 230V
Na-regeling: Adam HA
Dus je moet even goed uitvogelen welke optie voor jou geschikt is. Bij mij waren alleen 3 en 4 mogelijk (4 overigens ook een tijdje gedaan, maar dat voelt zonde omdat je dan eigenlijk een thermo off creëert op het moment dat er geen warmtevraag is)

Acties:
  • +1 Henk 'm!

  • STT_2022
  • Registratie: November 2022
  • Laatst online: 25-10 11:50
Berthus! schreef op woensdag 27 november 2024 @ 07:44:
[...]


Alles staat open, maar helaas is de verdeler niet eentje waarbij een voetventiel inzit. Heb een Robot standaard(net voordat de pro uitkwam) met 5 groepen. Probleem is mij wel duidelijk, maar ben wel benieuwd of iemand ervaring heeft door eerst de verdeler te vervangen. Ik wil dan later de buizen vervangen, want deze wijziging heeft nogal wat impact om dit uit te voeren. Los van het feit om iemand te vinden voor deze klus.

Wat is wel een vreemde constaring vind is dat mijn delta lager wordt als ik de pompsnelheid van de verdeler verlaag. Dit gaat een beetje tegen mijn logica in, gezien mijn lage flow en deze niet hoger wordt als ik de snelheid verhoog op de verdeler.
Misschien heb je hier nog iets aan

Leiding diameter en flow bij warmtepompen

  • STT_2022
  • Registratie: November 2022
  • Laatst online: 25-10 11:50
mayas22 schreef op donderdag 28 november 2024 @ 16:37:
@Pos2007
Ik heb ook een plugwise systeem met 2 zones, maar deze werkt alleen als aan/uit omdat je plugwise (volgens mij, of in elk geval 2 jaar terug) niet rechtstreeks kan verbinden. In elk geval niet met de yutaki S3.
Wij hebben hem verbonden als aan/uit via een relais (die is ook nodig). Plugwise regelt welke groepen open/dicht zijn ahv temp in betreffende zone. Als er in 1 vd zones vraag is krijgt de wp een vraag signaal.
Dit werkt hier verder soepel en met plugwise kan je ook verschillende doeltemperaturen per zone instellen.

Als je ook verschillende stooklijnen wil zul je het denk ik rechtstreeks met de wp unit moeten doen omdat dat betekent dat de unit verschillend temperatuur water moet sturen naar verschillende zones, dus dan moet die mogelijkheid er ook zijn in de aansluiting vanuit de wp.

Van de site van plugwise:

[...]

Dus je moet even goed uitvogelen welke optie voor jou geschikt is. Bij mij waren alleen 3 en 4 mogelijk (4 overigens ook een tijdje gedaan, maar dat voelt zonde omdat je dan eigenlijk een thermo off creëert op het moment dat er geen warmtevraag is)
Werkt het ook met koeling?

Acties:
  • 0 Henk 'm!

  • mayas22
  • Registratie: Februari 2023
  • Laatst online: 08:34
Werkt het ook met koeling?
Dat heb ik nooit geprobeerd. In theorie moet het kunnen, dan moet je wel de koel feature hebben bij plugwise, die heb ik sowieso niet. En je zou dan moeten uitvogelen of het relais in de wp nog anders aangesloten zou moeten worden.

Acties:
  • 0 Henk 'm!

  • Pos2007
  • Registratie: Januari 2007
  • Niet online
blackmore87 schreef op donderdag 19 oktober 2023 @ 18:07:
[...]

Nee die is er niet :'(

Edit: ik heb het werkend.
Input 1 is 13/14 en in de software ingang 1 op AAN/UIT C1,
Input 2 is 13/16 en in de software ingang 2 op AAN/UIT C2.
Stroom inderdaad uit 28/29 voor beide relais.
Kun je met deze methode ook 2 stooklijnen instellen? Of heb je dan beslist een 2e circuit nodig met een extra pomp? Ik zou graag de verdieping willen voorzien van een hogere aanvoertemperatuur en met plugwise ofzoiets een 2e zone willen creëren. Zonder extra stooklijn heeft dat niet zoveel zin.

Edit: Ik heb mijn hitachi thermostaat nog liggen (is vervangen door een netatmo). Zou ik het daarmee kunnen testen?

[ Voor 7% gewijzigd door Pos2007 op 15-12-2024 11:08 ]


Acties:
  • 0 Henk 'm!

  • blackmore87
  • Registratie: November 2009
  • Laatst online: 27-10 19:22
Pos2007 schreef op zondag 15 december 2024 @ 11:07:
[...]


Kun je met deze methode ook 2 stooklijnen instellen? Of heb je dan beslist een 2e circuit nodig met een extra pomp? Ik zou graag de verdieping willen voorzien van een hogere aanvoertemperatuur en met plugwise ofzoiets een 2e zone willen creëren. Zonder extra stooklijn heeft dat niet zoveel zin.

Edit: Ik heb mijn hitachi thermostaat nog liggen (is vervangen door een netatmo). Zou ik het daarmee kunnen testen?
Ik denk dat dit alleen lukt als je ook daadwerkelijk een 2e circuit hebt, volgens mij kun je alleen dan een extra stooklijn definiëren.

  • Zorki
  • Registratie: Oktober 2002
  • Laatst online: 22-01 16:11

Zorki

pffffft

Mijn CV installatie is onlangs vervangen en opnieuw aangesloten op mijn Hitachi WP, bij 4 graden buitentemp ( bivalentiepunt ) mag hij gas pakken en de WP ondersteunen. Alleen pakt de CV nu constant wat gas. Op de WP aansluitlijst zit de CV aangesloten op klem 37-38 (aux heat output3) . Iemand een idee of dat de juiste klemmen zijn? Bij de standaard uitgangen van de controller WP staat uitgang 3 wel op CV.

Acties:
  • +1 Henk 'm!

  • STT_2022
  • Registratie: November 2022
  • Laatst online: 25-10 11:50
Zorki schreef op donderdag 19 december 2024 @ 13:52:
Mijn CV installatie is onlangs vervangen en opnieuw aangesloten op mijn Hitachi WP, bij 4 graden buitentemp ( bivalentiepunt ) mag hij gas pakken en de WP ondersteunen. Alleen pakt de CV nu constant wat gas. Op de WP aansluitlijst zit de CV aangesloten op klem 37-38 (aux heat output3) . Iemand een idee of dat de juiste klemmen zijn? Bij de standaard uitgangen van de controller WP staat uitgang 3 wel op CV.
Positie 37 en 38 zouden wel moeten kloppen. Wordt je set temperatuur wel gehaald? en kijk ook of je instellingen goed staan voor wanneer hij de gasketel mag inschakelen.

Acties:
  • 0 Henk 'm!

  • leandres
  • Registratie: Maart 2002
  • Laatst online: 27-10 14:40

leandres

ook nog?

CHE56 schreef op vrijdag 22 november 2024 @ 14:10:
[...]

Met een buffervat kan je eigenlijk niet met dT werken, hij regelt die dT met de pompsnelheid. Daardoor krijg je een verschil in pompsnelheid met de wilo pico pomp, en dus vermenging, en dus pendelen.
Ik heb ook een vaste temperatuur ingesteld, en regel de wamtepomp met het nachtverlagings percentage (vorige week 40%, nu 60 %). Bij mij pendelt die nooit meer.....
Ik ben het hier gedeeltelijk mee eens. Onlangs ben ik terug gestapt naar dT ipv 'constante'. Ook heb ik een buffervat (die eigenlijk niet goed aangesloten is) en 'last' van vermenging. Echter dat is minder erg dan een WP die elke 45mins defrost.

Eerder had ik de WP op een constant debiet staan van ~2000 l/h. Echter bij de eerste koude dagen van deze winter had ik al vrij snel hinder van de vele defrosts. Ik zal later nog wel eens een uitgebreidere ervaring toevoegen. Maar voor nu heb ik met een dT instelling een debiet van ~1100 l/h en runs van soms 9 uur zonder een enkele defrost. Iets bij de Yutaki's is raar bij een 'constante' of 'dT' instelling in relatie tot het vermorgen die de compressor gaat draaien. Ben er nog niet uit.

Anyway: plaatjes zeggen meer dan 1000 woorden ofzoiets :9

Afbeeldingslocatie: https://tweakers.net/i/HFiQrw0HiGfQY1XCZC7FsVYZSNw=/fit-in/4000x4000/filters:no_upscale():strip_exif()/f/image/YLvF6fnrfSMnbP3JGQYrH3hE.png?f=user_large

Afbeeldingslocatie: https://tweakers.net/i/jga3hjEvuJxgy9GND41xLcjubwY=/fit-in/4000x4000/filters:no_upscale():strip_exif()/f/image/vZFrFQTyvIpUZa3xcswTa1Yv.png?f=user_large

1: PVoutput Hoogezand, GN | 2: PVoutput Sappemeer, GN


Acties:
  • 0 Henk 'm!

  • a.wijdeveld
  • Registratie: Mei 2003
  • Laatst online: 26-10 20:53
Dat dT helpt voor de defrosts is apart. Ik heb de pomp op 'constant' staan (1.600 l/uur) en alles werkt top, inclusief het terugtoeren van de warmtepomp naar +/- 40% vermogen in de laatste +/- 3 uur van een run. Maar ik houd de 45 min defrosts. Als dit alleen een ventiel schakeling is (en de warmtepomp compressor blijft draaien) kan ik er wel mee leven. Maar snap niet hoe een dT instelling de defrosts zou voorkomen.

Acties:
  • 0 Henk 'm!

  • leandres
  • Registratie: Maart 2002
  • Laatst online: 27-10 14:40

leandres

ook nog?

Wat ik zei; er lijkt iets vreemds te zijn bij de interpretatie van deze setting. Bij instelling van de waterpomp op dT ipv constante zou je verwachten dat de flow aangepast wordt om de dT op bijv. 5 of 6 graden te houden. Dat gebeurt dus niet. Ik kan zien dat de flow op ~1100 liter per uur blijft, maar dat de WP veel beter z'n vermogen aanpast.

Waar de WP start met een dT van rond de 10 graden blijft deze uiteindelijk constant draaien op een dT van ~ 5 - 6 graden, en dat is gewoon goed.

Een constante flow van ~2000 liter per uur (waar ik hem eerst op had staan) resulteert bij mij gewoon in veel te weinig afgifte en een te kleine dT. Daarbij dus de WP die volgas begint te beuken om naar de Ta setpoint te gaan en daardoor dus snel dicht vriest met defrosts als gevolg.

Vandaag haal ik hele mooie runs ondanks de buitentempertuur van ~ 2 graden.

1: PVoutput Hoogezand, GN | 2: PVoutput Sappemeer, GN


Acties:
  • 0 Henk 'm!

  • a.wijdeveld
  • Registratie: Mei 2003
  • Laatst online: 26-10 20:53
Heb je ook constant geprobeerd met een lagere pomp flow? Voor de zomerstand (koeling) werkt dat bij mij goed bij een flow van 1.100 l/min (40% op de warmtepomp en stand 1 op de 2e pomp bij het buffervat). Kan dit ook wel proberen met de winterstand (nu dus 1.600 l/min, maar ik heb meestal een mooie dT van 4-5 graden bij 30 oC constant (vermogen kan ie dus wel kwijt). Ik blijf alleen met de defrosts zitten.

Acties:
  • 0 Henk 'm!

  • a.wijdeveld
  • Registratie: Mei 2003
  • Laatst online: 26-10 20:53
De run van vandaag (begin is nachtverlaging), toert netjes af.

Afbeeldingslocatie: https://tweakers.net/i/4fdj1m2nlGYAX0hFYOIUudoeNiQ=/fit-in/4000x4000/filters:no_upscale():strip_exif()/f/image/vRqxi8c6Kg4PnqrQ3LXkWmX7.png?f=user_large

Acties:
  • 0 Henk 'm!

  • a.wijdeveld
  • Registratie: Mei 2003
  • Laatst online: 26-10 20:53
... ook bij 1.100 watt (60%) is er elke 45 min een defrost.

Acties:
  • 0 Henk 'm!

  • leandres
  • Registratie: Maart 2002
  • Laatst online: 27-10 14:40

leandres

ook nog?

Mja... persoonlijk vind ik dit niet okay. Maar iedereen mag er het zijne van vinden natuurlijk :) Is die 2,5 kW opgenomen vermogen de max van je WP?

Op het moment van schrijven heb ik een dT van 5.09. Pomp doet 1100 l/h. Wanneer ik het debiet verhoog dan resulteert dat ik een hogere retour temperatuur, een lagere dT en lagere aanvoer temperatuur. Doordat de setpoint hoger is gaat de WP harder draaien om die setpoint te halen, wat dus uiteindelijk snellere defrosts tot gevolg heeft. Ik weet dat de standaard minimale tijd tussen defrosts 45 mins is. Dat lees je eigenlijk bij alle forum bijdragers. Dus dat gezegd hebbende is elke langere run dan 45 mins meer wenselijk. Dit is weer een mooie tijd om samen met de data in home assistant eens de verschillende settings in de WP te proberen en te duiden. Mijn motto: het kan altijd beter.

Afbeeldingslocatie: https://tweakers.net/i/HtM3uB8YoJMVIs6xI0d_Qi0XsdQ=/fit-in/4000x4000/filters:no_upscale():strip_exif()/f/image/nRnnGf1hy9DMOangIpMei9T2.png?f=user_large

1: PVoutput Hoogezand, GN | 2: PVoutput Sappemeer, GN


Acties:
  • 0 Henk 'm!

  • a.wijdeveld
  • Registratie: Mei 2003
  • Laatst online: 26-10 20:53
Max vermogen is 2600 watt. Uitlezen helaas nog op de display. Moet de 4 temp sensoren voor op de buizen (voor en na buffer en aan en afvoer) nog in Home Assistent krijgen (Zwave is een wat lastige omgeving daarvoor, de FIBARO Smart Implant registreert de Ds18b20wtp niet, ik heb wel iets van 30 entiteiten maar dus geen temperatuur van de sensoren, en een raiser weerstand helpt ook niet). Ander probleem.

Als ik met een constante T van 33 graden werk heb ik minder last van thermo-off's, maar defrosts blijven. Omdat ook bij nachtverlaging (1100 watt) de defrosts doorgaan vind ik het lastig inschatten hoe dit beter kan. Niet aan dT gedacht, vanwege de buffer menging. Buffer is na overleg nu goed aangesloten, ik wil proberen de temp. stratificatie te behouden.

Acties:
  • +1 Henk 'm!

  • leandres
  • Registratie: Maart 2002
  • Laatst online: 27-10 14:40

leandres

ook nog?

Buffer is bij mij nog 'fout' aangesloten. Dat wil zeggen op de traditionele manier; WP -> Buffer en dan Buffer -> CV en op dezelfde manier terug. Hierdoor dus vermenging in het buffervat (1500 l/h CV-zijdig). Resulteert in aantoonbaar 2 graden lagere temperatuur naar de afgifte systemen. Dus dat wil nog gaan aanpassen door de buffer parallel te zetten. Resultaten zal ik dan hier wel delen.

Maar goed; je hebt dus helaas te weinig data om op basis van feitelijke COP te vergelijken wat beter werkt voor jou?

1: PVoutput Hoogezand, GN | 2: PVoutput Sappemeer, GN


Acties:
  • 0 Henk 'm!

  • a.wijdeveld
  • Registratie: Mei 2003
  • Laatst online: 26-10 20:53
Nu nog wel, denk dat ik van Zwave maar overstap op wifi, dan moet het makkelijker zijn de sensoren uit te lezen.

Acties:
  • 0 Henk 'm!

  • Berthus!
  • Registratie: September 2019
  • Laatst online: 24-10 12:51
leandres schreef op donderdag 2 januari 2025 @ 18:54:
Mja... persoonlijk vind ik dit niet okay. Maar iedereen mag er het zijne van vinden natuurlijk :) Is die 2,5 kW opgenomen vermogen de max van je WP?

Op het moment van schrijven heb ik een dT van 5.09. Pomp doet 1100 l/h. Wanneer ik het debiet verhoog dan resulteert dat ik een hogere retour temperatuur, een lagere dT en lagere aanvoer temperatuur. Doordat de setpoint hoger is gaat de WP harder draaien om die setpoint te halen, wat dus uiteindelijk snellere defrosts tot gevolg heeft. Ik weet dat de standaard minimale tijd tussen defrosts 45 mins is. Dat lees je eigenlijk bij alle forum bijdragers. Dus dat gezegd hebbende is elke langere run dan 45 mins meer wenselijk. Dit is weer een mooie tijd om samen met de data in home assistant eens de verschillende settings in de WP te proberen en te duiden. Mijn motto: het kan altijd beter.

[Afbeelding]
Interessant en wellicht ook te proberen of het bij mij helpt. Heb ook deze buffet opstelling.
Ben ook wel heel benieuwd hoe je aan de mooie data komt die je uit kunt lezen. Heb je de gateway aangesloten oid?

Acties:
  • +2 Henk 'm!

  • leandres
  • Registratie: Maart 2002
  • Laatst online: 27-10 14:40

leandres

ook nog?

Middels een kamstrup multical en vervolgens alles in Home Assistant getrapt. Voor m'n setup check ff deze post: https://gathering.tweakers.net/forum/view_message/74977778 Zie je direct hoe 'traditioneel' m'n buffer aangesloten is.

[ Voor 14% gewijzigd door leandres op 02-01-2025 21:11 ]

1: PVoutput Hoogezand, GN | 2: PVoutput Sappemeer, GN


Acties:
  • 0 Henk 'm!

  • CHE56
  • Registratie: November 2023
  • Laatst online: 27-10 14:04
a.wijdeveld schreef op donderdag 2 januari 2025 @ 18:45:
De run van vandaag (begin is nachtverlaging), toert netjes af.

[Afbeelding]
Bij mij bij elk percentage nachtverlaging (nu 70%) ook 45 minuten defrost. De vraag blijft : bevriest die ook daadwerkelijk? Mijn buiten unit staat 3 hoog op het dak, ik kan het niet zien.

Acties:
  • 0 Henk 'm!

  • CHE56
  • Registratie: November 2023
  • Laatst online: 27-10 14:04
leandres schreef op donderdag 2 januari 2025 @ 19:23:
Buffer is bij mij nog 'fout' aangesloten. Dat wil zeggen op de traditionele manier; WP -> Buffer en dan Buffer -> CV en op dezelfde manier terug. Hierdoor dus vermenging in het buffervat (1500 l/h CV-zijdig). Resulteert in aantoonbaar 2 graden lagere temperatuur naar de afgifte systemen. Dus dat wil nog gaan aanpassen door de buffer parallel te zetten. Resultaten zal ik dan hier wel delen.

Maar goed; je hebt dus helaas te weinig data om op basis van feitelijke COP te vergelijken wat beter werkt voor jou?
Bij mij is het buffervat parallel aangesloten (hybride). Ik krijg ook vermenging als ik de pompsnelheden niet gelijk houd. Wel apart dat jij geen defrosts krijgt (als enige in dit forum?). Wat staat er bij jou anders?

Acties:
  • +3 Henk 'm!

  • leandres
  • Registratie: Maart 2002
  • Laatst online: 27-10 14:40

leandres

ook nog?

Deze ochtend eens even wat zaken gaan beschouwen. Ikzelf ben erg zoekende naar wat nu de juiste (lees: meest optimale) instellingen van mijn warmtepomp zijn. En met mij velen hier in het topic zo merk ik. Elke situatie, woning, setup, buitentemperatuur etc. etc. etc. zijn uniek en hebben invloed.

Ik deel mijn bevindingen gebaseerd op mijn situatie. Maar mogelijk hebben anderen hier ook iets aan.

Allereerst moet ik concluderen dat de ΔT instelling in het waterpomp menu naar mijn mening misleidend is. Ik zou verwachten dat bij deze instelling het debiet, of de flow zo je wilt, zich modulerend zou aanpassen bij verandering van de ΔT teneinde deze zo gunstig mogelijk te houden. Dus ergens rond de 5 - 7 graden. Nergens in mijn data kan ik dit vaststellen. Sterker nog het debiet blijft op ~1080l/h en veranderd nooit.

In een van mijn eerdere posts heb ik verondersteld dat ΔT instelling mogelijk de beste keuze is. Dat is in mijn situatie gedeeltelijk waar.

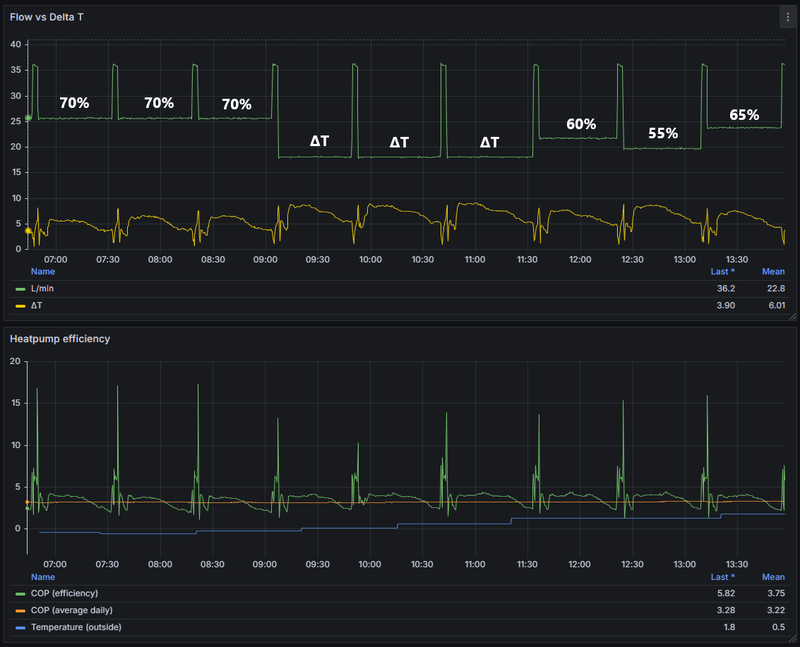
Vanmorgen heb ik middels een aantal runs de verschillende pomp instellingen vastgelegd in data. Omdat de buitentemperatuur licht stijgt kon ik ook niet veel langer testen. Hierbij een aantal uitgangspunten:
  • Aanvoer temperatuur vast op 36 graden
  • Waterpomp flow aanpassing steeds tijdens een defrost zodat de data zo zuiver mogelijk is
In onderstaande afbeeldingen zie je de verschillende runs. Daarbij de flow afgezet tegen de ΔT. Verder zie je wat de verschillende instellingen met de COP doet. Let met name op wanneer deze door de average heen duikt.

Afbeeldingslocatie: https://tweakers.net/i/ahjAipF6NqIUck4y7XZ64Qurf5s=/800x/filters:strip_exif()/f/image/CsxYqwlt5QdPtij4HIvE4BCV.png?f=fotoalbum_large

Hieronder de bijbehorende systeem temperaturen
Afbeeldingslocatie: https://tweakers.net/i/xLL7BuFB07aCe1Tm12S0zNSwAv4=/800x/filters:strip_exif()/f/image/HVuTJEiEyuBtBgwQP4fhL1NL.png?f=fotoalbum_large

Mijn toolbox dashboard in Home Assistant
Afbeeldingslocatie: https://tweakers.net/i/R3Zd-91wZhR8G6UvzDXkQ0znubY=/800x/filters:strip_exif()/f/image/0SeSWZSLkv9ZivNSo1hJ6wPq.png?f=fotoalbum_large


Conclusie
Er zit aantoonbaar verschil in de efficiency en stabiliteit tussen de diverse runs. Hoewel deze mogelijk als minimaal of verwaarloosbaar beschouwd zouden kunnen worden. Daar mogen jullie je over uitlaten. Mede geholpen door een beetje AI voor de interpretatie van de verschillende data is voor mijn warmtepomp opstelling een constante pomp instelling op 1165 l/h (55%) de beste keuze. En dit komt dichtbij de ΔT instelling van de waterpomp.

De interpretatie van AI op basis van mijn data input
Afbeeldingslocatie: https://tweakers.net/i/2H0FdEBd1ZhqkK6-aGUthavwkI8=/fit-in/4000x4000/filters:no_upscale():strip_exif()/f/image/SCqp27ChfdJNK1xraOEJ7hQB.png?f=user_large

Voor de beste prestaties wil je de warmtepomp met een ΔT van tussen de 5 - 7 graden laten draaien. Wanneer de flow te hoog is dan zal de ΔT te laag worden en onder de 3 graden zal de WP een Thermo-Off geven. Dit is meermaals beschreven in het topic.

Omdat mijn data aantoont dat bij waterpomp instelling constante van 55% de ΔT aan het einde van de run ongeveer 5 graden is en de run het meest stabiel lijkt heb ik voor nu deze instelling toegepast en ga ik dit voorlopig in de gaten houden.

1: PVoutput Hoogezand, GN | 2: PVoutput Sappemeer, GN


Acties:
  • 0 Henk 'm!

  • a.wijdeveld
  • Registratie: Mei 2003
  • Laatst online: 26-10 20:53
Top! Dank je voor het uitzoekwerk! Je hebt dus ook nog de 45 min defrost zo te zien. Optimum zal voor iedereen wat anders liggen (we hebben erg veel verdichte vloerverwarming (3 etages) en kunnen met een wat hogere flow (1.600 l/uur) en lagere temp van 30 graden nog een goed rendement halen). Fijn om op deze referentie terug te kunnen vallen.

Acties:
  • 0 Henk 'm!

  • Pos2007
  • Registratie: Januari 2007
  • Niet online
SkyFlyer schreef op dinsdag 20 augustus 2024 @ 14:19:
[...]


Voor degene die (net als ik) als met de Hitachi ATW-MBS-02 modbus interface werken;

Ik gebruik deze al een aantal jaren om de (in mijn geval split unit) uit te lezen. Het lukte mij echter nooit om aan te sturen, dat is mij vandaag eindelijk gelukt. De oplossing is verbazend simpel.

Systeem configuratie > algemene opties > centrale bediening > besturingstype op "volledig" zetten.

Vervolgens kan ik alle parameters netjes via ModBus aansturen... _/-\o_

[Afbeelding]
Doe je dit dan met speciale software of kan dit ook in Home assistant bv? De algemene opties heb ik ook niet in de instellingen staan.

Hier https://github.com/alepee/hass-hitachi_yutaki staat nog een versie die het heeft over monitor and control. Maar als je alsnog die instelling nodig hebt dan zou dit bij mij niet werken.

Ik zag de modbus voor ca. 300euro bij een duitse website, zou ik nog wel eens willen uitgeven als ik er ook controle mee krijg. Als het alleen monitor is dan denk ik er nog even over na.

Acties:
  • +1 Henk 'm!

  • michynt
  • Registratie: Januari 2025
  • Laatst online: 19-01 16:03
Ik lees al een tijdje mee op dit forum en het is mij ook onduidelijk hoe de waterpomp aangestuurd wordt. @leandres prachtige analyse.

In de deltaT setting blijft bij mij de pompsnelheid stug op 1.1 m3/hr. Met dit zachte weer dan regelmatig een Thermo-off bij een deltaT van 7 graden (na een lange run met 10 graden delta T). Je zou verwachten dat de pompsnelheid bij deze delta T opgevoerd wordt. Mijn intuïtie zegt dat als de waterpomp sneller zou draaien hij het vermogen wel kwijt kan, omdat de gemiddelde temperatuur over het afgifte systeem dan hoger is. Een simpele berekening geeft een maximale afgifte van ±9kw bij deze parameters.

Recent is het buffervat door de installateur in serie gezet op de retour (stond eerst paralel, wat te veel menging gaf). De externe pomp is weggehaald en de Yutaki pompt direct in de CV leidingen. Hij draait nu veel stabieler, maar een run eindigt nog steeds met een Thermo-off op een relatief hoge deltaT (7 graden) en lage pompsnelheid (1.1 m3).

Kan het te maken hebben met de pin-setting die nog steeds denkt dat er een parallel buffer is aangesloten?

Systeem overzicht:
Yutaki 11kw. 40l buffer in serie op de retour (stond eerst paralel).
Vloerverwarming beneden (90m2) + Jaga's op de verdiepingen (totaal 275 m2).
Ta = 35 graden (constant). Retour komt na een run van ±4 uur op 27 graden, bij 28 graden retour Thermo-off.
Nachtverlaging continu op 50%.
Hoofdleiding 32 mm. Leiding naar vv verdeler 26 mm. Vertakkingen naar Jaga's 16 mm..

Afbeeldingslocatie: https://tweakers.net/i/wzWPen-euDQn7P2zihN6xrf7MYo=/x800/filters:gifsicle():strip_exif()/f/image/cOLiCBVJm9xIQRM5pWXSPrfn.gif?f=fotoalbum_large

Afbeeldingslocatie: https://tweakers.net/i/-yXiVxqYzADv0eipcltkJXW1nD4=/x800/filters:gifsicle():strip_exif()/f/image/t5MbmOZJGTZ4cwQrDbMIAl9B.gif?f=fotoalbum_large

[ Voor 3% gewijzigd door michynt op 06-01-2025 16:00 ]


Acties:
  • 0 Henk 'm!

  • SkyFlyer
  • Registratie: November 2002
  • Laatst online: 06-10 20:05
Pos2007 schreef op maandag 6 januari 2025 @ 12:30:
[...]


Doe je dit dan met speciale software of kan dit ook in Home assistant bv? De algemene opties heb ik ook niet in de instellingen staan.

Hier https://github.com/alepee/hass-hitachi_yutaki staat nog een versie die het heeft over monitor and control. Maar als je alsnog die instelling nodig hebt dan zou dit bij mij niet werken.

Ik zag de modbus voor ca. 300euro bij een duitse website, zou ik nog wel eens willen uitgeven als ik er ook controle mee krijg. Als het alleen monitor is dan denk ik er nog even over na.
Ik gebruik de native ModBus integratie van Home Assistant, dat is wel een flinke config.yaml op alle adressen uit te schrijven voor de sensors en kan waarschijnlijk beter dan ik heb gedaan, maar het werkt en nog niet de moeite gedaan voor refactoring 😉.

Om control uit te voeren, gebruik ik ModBus write register commando in Home Assistant.

Ik zal eens kijken of ik binnenkort de hacs integratie ga uitproberen.

Als je in je Hitachi controller de opties niet hebt, vermoed ik dat je niet in installer mode zit?

Acties:
  • 0 Henk 'm!

  • Pos2007
  • Registratie: Januari 2007
  • Niet online
Ik maak gebruik van de installateurscode met de pijltjes. Ik heb sinds kort home Assistant draaien op een synology nas. De Netatmo zit daar nu ook in, heb nog een thermostaatkraan onderweg voor op de badkamerradiator. Als ik met de modbus dan ook nog controle kan krijgen over de aanvoertemperatuur dan kan ik mooi mijn eigen zoneregeling maken.

Acties:
  • 0 Henk 'm!

  • STT_2022
  • Registratie: November 2022
  • Laatst online: 25-10 11:50
michynt schreef op maandag 6 januari 2025 @ 14:30:
Ik lees al een tijdje mee op dit forum en het is mij ook onduidelijk hoe de waterpomp aangestuurd wordt. @leandres prachtige analyse.

In de deltaT setting blijft bij mij de pompsnelheid stug op 1.1 m3/hr. Met dit zachte weer dan regelmatig een Thermo-off bij een deltaT van 7 graden (na een lange run met 10 graden delta T). Je zou verwachten dat de pompsnelheid bij deze delta T opgevoerd wordt. Mijn intuïtie zegt dat als de waterpomp sneller zou draaien hij het vermogen wel kwijt kan, omdat de gemiddelde temperatuur over het afgifte systeem dan hoger is. Een simpele berekening geeft een maximale afgifte van ±9kw bij deze parameters.

Recent is het buffervat door de installateur in serie gezet op de retour (stond eerst paralel, wat te veel menging gaf). De externe pomp is weggehaald en de Yutaki pompt direct in de CV leidingen. Hij draait nu veel stabieler, maar een run eindigt nog steeds met een Thermo-off op een relatief hoge deltaT (7 graden) en lage pompsnelheid (1.1 m3).

Kan het te maken hebben met de pin-setting die nog steeds denkt dat er een parallel buffer is aangesloten?

Systeem overzicht:
Yutaki 11kw. 40l buffer in serie op de retour (stond eerst paralel).
Vloerverwarming beneden (90m2) + Jaga's op de verdiepingen (totaal 275 m2).
Ta = 35 graden (constant). Retour komt na een run van ±4 uur op 27 graden, bij 28 graden retour Thermo-off.
Nachtverlaging continu op 50%.
Hoofdleiding 32 mm. Leiding naar vv verdeler 26 mm. Vertakkingen naar Jaga's 16 mm..

[Afbeelding]

[Afbeelding]
Als je naar je foto’s kijkt dan zie je dat je HPTwo hoger is dan je Tset. Als die meer dan 1 graad hoger is dan krijg je ook een thermo off. Dit kan je voorkomen om continu met nachtverlaging te draaien.

Acties:
  • +1 Henk 'm!

  • STT_2022
  • Registratie: November 2022
  • Laatst online: 25-10 11:50
@leandres wat mooi uitzoek werk heb jij gedaan 👍👍👍

Acties:
  • 0 Henk 'm!

  • STT_2022
  • Registratie: November 2022
  • Laatst online: 25-10 11:50
Heb laatst een keer contact op genomen met de importeur van de Hitachi WP, maar ook die kon mij niet vertellen wat het verschil was tussen de constante en de dT setting van de waterpomp.
Ook heb ik ze gevraagd naar de “overshoot” in set temperatuur, maar zodra ze weten dat je een particulier bent laten ze niks meer van zich horen.

Acties:
  • 0 Henk 'm!

  • Skipper-93
  • Registratie: November 2009
  • Laatst online: 25-10 14:02
Bij mijn Yutaki-M RASM-5NE regelt hij met de dT instelling gewoon netjes op vijf graden dT.
Ik draai zelf op een wat hogere vaste snelheid, wat bij minimaal vermogen een dT van 3 geeft.
Zo haal ik net iets meer vermogen uit het afgiftesysteem, bij gelijke Ta.

PVOutput / Wind Turbine Live Camera


Acties:
  • 0 Henk 'm!

  • leandres
  • Registratie: Maart 2002
  • Laatst online: 27-10 14:40

leandres

ook nog?

Hmm :? :?

Dus jouw flow is variabel bij de dT instelling op de waterpomp? Dat is interessant, heb je daar data van?

1: PVoutput Hoogezand, GN | 2: PVoutput Sappemeer, GN


Acties:
  • +2 Henk 'm!

  • michynt
  • Registratie: Januari 2025
  • Laatst online: 19-01 16:03
STT_2022 schreef op dinsdag 7 januari 2025 @ 23:03:
[...]


Als je naar je foto’s kijkt dan zie je dat je HPTwo hoger is dan je Tset. Als die meer dan 1 graad hoger is dan krijg je ook een thermo off. Dit kan je voorkomen om continu met nachtverlaging te draaien.
Ik gebruik inderdaad constante nachtverlaging (50%). De warmtepomp is op de foto helemaal terug gemoduleerd naar de laagste snelheid, bij deltaT van 7 graden.

Wat mij ook opviel is dat in deltaT setting met het parallelle buffervat het debiet hoger was (1.7m3) en de waterpomp op 50% bleef staan (altijd).

In de nieuwe opstelling (geen parallel buffer) heeft de Yutaki meer tegendruk en moduleert hij de pomp zodat deze altijd op 1.1 m3 staat (dit is meer dan 50%).
Ik heb op de bovenverdieping een zone regeling, als er een zone open gaat past de pomp direct de snelheid naar beneden aan zodat het debiet 1.1m3 blijft.

Het lijkt erop dat de waterpomp in deltaT dus minimaal op 50% staat en verder regelt op debiet = 1.1m3, niet op deltaT. Volgens de specs is 1.1 m3 het minimale debiet van de warmtepomp. Helaas is 1.1m3 in veel gevallen een te laag debiet voor mijn systeem.

Acties:
  • 0 Henk 'm!

  • STT_2022
  • Registratie: November 2022
  • Laatst online: 25-10 11:50
michynt schreef op donderdag 9 januari 2025 @ 10:21:
[...]


Ik gebruik inderdaad constante nachtverlaging (50%). De warmtepomp is op de foto helemaal terug gemoduleerd naar de laagste snelheid, bij deltaT van 7 graden.

Wat mij ook opviel is dat in deltaT setting met het parallelle buffervat het debiet hoger was (1.7m3) en de waterpomp op 50% bleef staan (altijd).

In de nieuwe opstelling (geen parallel buffer) heeft de Yutaki meer tegendruk en moduleert hij de pomp zodat deze altijd op 1.1 m3 staat (dit is meer dan 50%).
Ik heb op de bovenverdieping een zone regeling, als er een zone open gaat past de pomp direct de snelheid naar beneden aan zodat het debiet 1.1m3 blijft.

Het lijkt erop dat de waterpomp in deltaT dus minimaal op 50% staat en verder regelt op debiet = 1.1m3, niet op deltaT. Volgens de specs is 1.1 m3 het minimale debiet van de warmtepomp. Helaas is 1.1m3 in veel gevallen een te laag debiet voor mijn systeem.
Bij deze temperaturen, hoe ziet dan je live view eruit?
Je vorige plaatje was bij een buiten temperatuur van 12 graden en minimaal vermogen van de compressor.
Heb je je radiatoren ingeregeld?

Ik heb een 100L buffer in serie staan. Denk dat die te groot is en hierdoor blijft de retour temperatuur erg lang laag, waardoor de WP lang op zijn vermogen draait. Tegen de tijd dat hij rustiger zou kunnen gaan draaien is er al weer een defrost en begint alles weer van voor af aan.
Ik zie wel dat hij redelijk snel zijn set temperatuur haalt, maar daarna neemt de temperatuur af tot zijn defrost.

[ Voor 14% gewijzigd door STT_2022 op 10-01-2025 07:46 ]


Acties:
  • 0 Henk 'm!

  • michynt
  • Registratie: Januari 2025
  • Laatst online: 19-01 16:03
STT_2022 schreef op donderdag 9 januari 2025 @ 22:23:
[...]


Bij deze temperaturen, hoe ziet dan je live view eruit?
Je vorige plaatje was bij een buiten temperatuur van 12 graden en minimaal vermogen van de compressor.
Heb je je radiatoren ingeregeld?

Ik heb een 100L buffer in serie staan. Denk dat die te groot is en hierdoor blijft de retour temperatuur erg lang laag, waardoor de WP lang op zijn vermogen draait. Tegen de tijd dat hij rustiger zou kunnen gaan draaien is er al weer een defrost en begint alles weer van voor af aan.
Ik zie wel dat hij redelijk snel zijn set temperatuur haalt, maar daarna neemt de temperatuur af tot zijn defrost.
Bij lagere temperaturen ziet plaatje er hetzelfde uit, alleen dan is er niet vaak thermo-off. De waterpomp blijft in de laagste stand, de Ta wordt daardoor snel bereikt en de warmtepomp moduleert terug (zie Liveview).

Het lage (vaste) debiet in de deltaT stand geeft bij mij twee problemen:

1. Bij lage temperaturen krijg ik het huis moeilijk warm, omdat de warmtepomp altijd volledig terug gemoduleerd is met een deltaT van 10-7 graden.
2. Bij hogere temperaturen gaat de warmtepomp pendelen, omdat hij het minimale vermogen niet kwijt kan bij het lage debiet (met warm weer doet de 11kw 3 fase Yutaki vaak nog 9kw, volledig terug gemoduleerd).

Het viel mij verder op dat in het schermpje twee waterpompen staan (1 en 3), terwijl ik er na het verwijderen van de externe pomp 1 heb (intern). Zou het kunnen dat na het verwijderen van de externe pomp een switch verkeerd staat, waardoor de interne pomp niet goed reageert in de deltaT stand? Zie foto.

Afbeeldingslocatie: https://tweakers.net/i/LpbZBAtnDofFjr3zQeD_NAsbrhI=/x800/filters:strip_icc():strip_exif()/f/image/DpdF48mt9aXLQaeETWdXyIMR.jpg?f=fotoalbum_large

Afbeeldingslocatie: https://tweakers.net/i/j-sFar7K6WbdZXU6M6mozNGctMg=/x800/filters:strip_icc():strip_exif()/f/image/rhqbOObWqv5zG2ZmygrV7BsX.jpg?f=fotoalbum_large

Afbeeldingslocatie: https://tweakers.net/i/nKMPp8IFCefWTrFKrZ5LrZgfcfs=/x800/filters:strip_icc():strip_exif()/f/image/wjDVuNkdZdFDISBOTbuN5yqQ.jpg?f=fotoalbum_large

Acties:
  • 0 Henk 'm!

  • STT_2022
  • Registratie: November 2022
  • Laatst online: 25-10 11:50
@michynt
Die pomp 1 en 3 geeft hij bij mij ook. Lijkt iets softwarematig te zijn.

Is jouw 11kW niet erg veel?

Ik heb 70m2 vloerverwarming en boven Jaga’s. Totaal 177m2 en heb een 8kW. Zelfs ik twijfel of deze misschien al te veel is.

[ Voor 48% gewijzigd door STT_2022 op 10-01-2025 15:44 ]


Acties:
  • +1 Henk 'm!

  • a.wijdeveld
  • Registratie: Mei 2003
  • Laatst online: 26-10 20:53
Hier bijna 200 m2 vloerverwarming met 8 kw warmtepomp en dat gaat tot nu toe makkelijk. Maar 1100 watt opname met nachtverlaging, en dan blijft het nog rond de 20 graden in huis.

Acties:
  • +1 Henk 'm!

  • michynt
  • Registratie: Januari 2025
  • Laatst online: 19-01 16:03
11kw is inderdaad veel, maar ons huis is uit 1890 dus daar gaat ook veel in.

Op dit moment is het eerder te weinig vermogen met de waterpomp op deltaT, omdat de flow zo laag is dat hij volledig terug moduleert (terwijl ik juist meer warmte wil). Zo heb je niks aan 11kw :-)

Ik ga het volgende week nog eens aan de installateur vragen.

Acties:
  • +1 Henk 'm!

  • STT_2022
  • Registratie: November 2022
  • Laatst online: 25-10 11:50
Zou het kunnen dat de waterpomp niet moduleerd omdat er tijdens de configuratie van de binnen unit is gekozen voor vloerverwarming. Bij vloerverwarming heb je natuurlijk een ingeregelde fixed flow over je buizen.

Acties:
  • 0 Henk 'm!

  • Skipper-93
  • Registratie: November 2009
  • Laatst online: 25-10 14:02
leandres schreef op woensdag 8 januari 2025 @ 14:25:
Hmm :? :?

Dus jouw flow is variabel bij de dT instelling op de waterpomp? Dat is interessant, heb je daar data van?
Alleen geregistreerd door mijn ogen en opgeslagen in mijn hersenen :P
Dit gaat wel om een ouder model controller, met een grijs LCD scherm in plaats van die fancy kleurenschermen die nu voorbijkomen ;)

Waarschijnlijk gaat hij pas harder pompen wanneer de dT zes of hoger is. Wanneer het afgiftesysteem dat bij die 50% niet bereikt gaat hij dus nooit harder pompen.

[ Voor 15% gewijzigd door Skipper-93 op 12-01-2025 10:48 ]

PVOutput / Wind Turbine Live Camera


Acties:
  • 0 Henk 'm!

  • leandres
  • Registratie: Maart 2002
  • Laatst online: 27-10 14:40

leandres

ook nog?

Okay. Voor mijn warmtepomp heb ik iig kunnen vaststellen dat de dT instelling van de waterpomp resulteert in een vaste flow en zeker niet variabel; wat ik overigens wel zou verwachten.

1: PVoutput Hoogezand, GN | 2: PVoutput Sappemeer, GN


Acties:
  • 0 Henk 'm!

  • michynt
  • Registratie: Januari 2025
  • Laatst online: 19-01 16:03
STT_2022 schreef op zaterdag 11 januari 2025 @ 13:58:
Zou het kunnen dat de waterpomp niet moduleerd omdat er tijdens de configuratie van de binnen unit is gekozen voor vloerverwarming. Bij vloerverwarming heb je natuurlijk een ingeregelde fixed flow over je buizen.
Ik heb ook het vermoeden dat er ergens een instelling actief is die ervoor zorgt dat de waterpomp in de laagste stand blijf. Gister ben ik door alle instellingen heengelopen, maar niks kunnen vinden. Er is een Optionele Instelling “Open Verdeler” (heb ik), maar dit maakt geen verschil.

Ik las op google nog over een Wizard waar de instellingen bij de inbedrijfstelling gedaan worden, maar ik kon deze in het menu nergens vinden (manual die over de wizard spreekt was van een oudere versie van de Yutaki).
leandres schreef op zondag 12 januari 2025 @ 10:49:
Okay. Voor mijn warmtepomp heb ik iig kunnen vaststellen dat de dT instelling van de waterpomp resulteert in een vaste flow en zeker niet variabel; wat ik overigens wel zou verwachten.
Ik heb ook 100% zeker vastgesteld dat de waterpomp niet reageert in DeltaT. Zelfs bij een DeltaT van 12 graden gaat hij niet werken bij mij. Het is erg frustrerend want de regeling van de waterpomp bepaalt bijna volledig wat de warmtepomp doet. Bij mij staat er 11kw niks te doen bij een deltaT van 10 graden. Dan moet ik vervolgens de Tset gaan verhogen om het huis warm te krijgen. Eigenlijk is het niet bruikbaar zo.

Afbeeldingslocatie: https://tweakers.net/i/H4gcywQ7MlNiQSB7vzqD6w_I_30=/x800/filters:strip_icc():strip_exif()/f/image/N6C7WpLYOqbKIIOlysBp0QhO.jpg?f=fotoalbum_large

Acties:
  • +1 Henk 'm!

  • a.wijdeveld
  • Registratie: Mei 2003
  • Laatst online: 26-10 20:53
Michynt, waarom dan toch niet terug naar constante flow op b.v. 70%, of zelfs 100% (kom je rond de 1.600 l/uur uit, mijn max bij 100% is rond de 1.900 m3/uur)? Je buffervat staat in serie, dus dat zou geen onbalans mogen geven. Ik heb een delta T van 4 tot 5 graden bij Tset=30 oC. Dat geeft af en toe een thermo-off bij een buiten temp boven de 5 graden maar is verder stabiel. De warmtepomp reguleert zelf terug (ook zonder nachtverlaging, maar dat maakt het wel een stuk makkelijker de runs te sturen).

Acties:
  • 0 Henk 'm!

  • Scatman_II
  • Registratie: December 2001
  • Laatst online: 26-10 22:08

Scatman_II

R9500 Pro >:)

Dag allen,

mijn ouders hebben dit model warmtepomp draaien met de (belabberde) Hitachi ATW-RTU-07 round thermostaat in de woonkamer, en een vierkante unit (ik denk een PC-ARF1 of S80) in het verwarmingshok.

Ik wil graag voor hen een nieuwe, wifi connected thermostaat met kleine hysterese aansluiten en lees positieve ervaringen met de Netatmo thermostaat (deze zover ik kan achterhalen https://shop.netatmo.com/...ividual-boiler/thermostat).

Omdat ze een uur rijden verderop wonen en ik deze klus in een weekend bij hen wil klaren wil ik goed voorbereid beginnen. De informatie die ik nu heb is het volgende:

- Ik haal de ATW-RTU-07 unit (https://nl.manuals.plus/h...nt-room-thermostat-manual), het witte kastje dat nu bedraad aan de warmtepomp zit, los,
- Ik kan de 230V voeding hiervan gebruiken om het Netatmo relais te voeden,
- ik kan NIET de 230V uitgang van het relais aansluiten op de kabel die nu in de ATW-RTU-07 module zit --> Graag bevestiging. Als ik het goed begrijp praat die huidige round thermostaat via pin 1en 2 van de unit via 'H-Link', en waarschijnlijk gaat dat circuit 230V niet leuk vinden.
- Ik heb dus een kabel nodig die naar pin 13 en 14 van de buitenunit gaat, die kunnen dan met 230V bekrachtigd worden om de warmtevraag aan te zetten
- Op het vierkante controlpanel moet ik ergens in de instellingen kiezen tussen 'draadloos / bedraad / geen' --> Welke optie moet ik nou kiezen om de Netatmo te laten werken via pin 13 en 14, 'geen'?

Nog onduidelijk voor mij:
- Als ik de huidige H-link draad wil gebruiken (extra draden trekken voorkomen) is dat een optie? Dus: loshalen uit de terminals in de WP en omprikken naar pin 13 en 14. Kunnen terminal 1 en 2 leegblijven? Gaat het H-Link draadje dat leuk vinden?
- Welke instelling in de vierkante controlunit ik moet zetten voor gebruik van een aan/uit thermostaat op pin 13/14
- Overige zaken die ik hierboven mis.

OC / CM - Begint eer ge Bezint


Acties:
  • +1 Henk 'm!

  • blackmore87
  • Registratie: November 2009
  • Laatst online: 27-10 19:22
Scatman_II schreef op zondag 12 januari 2025 @ 12:50:
Dag allen,

mijn ouders hebben dit model warmtepomp draaien met de (belabberde) Hitachi ATW-RTU-07 round thermostaat in de woonkamer, en een vierkante unit (ik denk een PC-ARF1 of S80) in het verwarmingshok.

Ik wil graag voor hen een nieuwe, wifi connected thermostaat met kleine hysterese aansluiten en lees positieve ervaringen met de Netatmo thermostaat (deze zover ik kan achterhalen https://shop.netatmo.com/...ividual-boiler/thermostat).

Omdat ze een uur rijden verderop wonen en ik deze klus in een weekend bij hen wil klaren wil ik goed voorbereid beginnen. De informatie die ik nu heb is het volgende:

- Ik haal de ATW-RTU-07 unit (https://nl.manuals.plus/h...nt-room-thermostat-manual), het witte kastje dat nu bedraad aan de warmtepomp zit, los,
- Ik kan de 230V voeding hiervan gebruiken om het Netatmo relais te voeden,
- ik kan NIET de 230V uitgang van het relais aansluiten op de kabel die nu in de ATW-RTU-07 module zit --> Graag bevestiging. Als ik het goed begrijp praat die huidige round thermostaat via pin 1en 2 van de unit via 'H-Link', en waarschijnlijk gaat dat circuit 230V niet leuk vinden.
- Ik heb dus een kabel nodig die naar pin 13 en 14 van de buitenunit gaat, die kunnen dan met 230V bekrachtigd worden om de warmtevraag aan te zetten
- Op het vierkante controlpanel moet ik ergens in de instellingen kiezen tussen 'draadloos / bedraad / geen' --> Welke optie moet ik nou kiezen om de Netatmo te laten werken via pin 13 en 14, 'geen'?

Nog onduidelijk voor mij:
- Als ik de huidige H-link draad wil gebruiken (extra draden trekken voorkomen) is dat een optie? Dus: loshalen uit de terminals in de WP en omprikken naar pin 13 en 14. Kunnen terminal 1 en 2 leegblijven? Gaat het H-Link draadje dat leuk vinden?
- Welke instelling in de vierkante controlunit ik moet zetten voor gebruik van een aan/uit thermostaat op pin 13/14
- Overige zaken die ik hierboven mis.
Misschien heb je hier wat aan?:
blackmore87 schreef op donderdag 19 oktober 2023 @ 15:33:
[...]

Klopt, alleen waar sluit ik dan het 2e relais op aan.... Heb de wp nu open en de handleiding erbij, maar het is mij niet helemaal duidelijk. Circuit 1 wel.
Daarnaast zag ik nu dat sensor Two2 gewoon aan de binnenkant van de binnenunit ligt, lijkt me ook niet helemaal logisch? Iemand een goed idee waar ik deze laat?

Zo is het nu aangesloten:

[Afbeelding]
[Afbeelding]

@Leon- ook aan jou de vraag :)

Edit: op dit moment heb ik 1 relais en 1 thermostaat aangesloten. Deze voorziet nu beide circuits van warm water, dus dat is nog niet zoals gewenst.

Edit 2: ik denk dat ik het weet;
Input 1 is 13/14 en in de software ingang 1 op AAN/UIT C1,
Input 2 is 15/16 en in de software ingang 2 op AAN/UIT C2.

Klinkt dat logisch?
Lees ook de opvolgende posts even.

Acties:
  • +1 Henk 'm!

  • Scatman_II
  • Registratie: December 2001
  • Laatst online: 26-10 22:08

Scatman_II

R9500 Pro >:)

blackmore87 schreef op zondag 12 januari 2025 @ 14:48:
[...]

Misschien heb je hier wat aan?:


[...]

Lees ook de opvolgende posts even.
Dankje! Volgende keer als ik bij mijn ouders ben de menus van de vierkante controller dus doorspitten op zoek naar de juiste opties met namen als 'Ingang 1 AAN/UIT C1' dus behorende bij pin 13/14 , en kijken of ik bij de terminals in de warmtepomp kan komen (zit een afdak over / omheen...). Ik vind de iconen / text die Hitachi heeft gekozen naast de I/O's weinig verhelderend in elk geval :X Hulp wordt zeer gewaardeerd :)

Ik neem aan dat jij het relais niet in de warmtepomp hebt gelegd maar netjes in huis?

Inmiddels een foto van pa gekregen, de huidige controller 'thermostaat basisstation' lijkt met een ethernet-achtige draad naar de WP te lopen dus die draad gaan we maar geen 230V op zetten.

OC / CM - Begint eer ge Bezint


Acties:
  • 0 Henk 'm!

  • STT_2022
  • Registratie: November 2022
  • Laatst online: 25-10 11:50
Scatman_II schreef op zondag 12 januari 2025 @ 15:20:
[...]

Dankje! Volgende keer als ik bij mijn ouders ben de menus van de vierkante controller dus doorspitten op zoek naar de juiste opties met namen als 'Ingang 1 AAN/UIT C1' dus behorende bij pin 13/14 , en kijken of ik bij de terminals in de warmtepomp kan komen (zit een afdak over / omheen...). Ik vind de iconen / text die Hitachi heeft gekozen naast de I/O's weinig verhelderend in elk geval :X Hulp wordt zeer gewaardeerd :)

Ik neem aan dat jij het relais niet in de warmtepomp hebt gelegd maar netjes in huis?

Inmiddels een foto van pa gekregen, de huidige controller lijkt met een ethernet-achtige draad naar de WP te lopen dus die draad gaan we maar geen 230V op zetten.
In de buiten unit hoef je niks te doen! Is alleen maar werk in de binnen unit. Pin 1 en 2 "H-Link" blijven verbonden met de controller op de binnen unit.
Netatmo relais aansluiten volgens de handleiding.

Acties:
  • 0 Henk 'm!

  • Scatman_II
  • Registratie: December 2001
  • Laatst online: 26-10 22:08

Scatman_II

R9500 Pro >:)

STT_2022 schreef op zondag 12 januari 2025 @ 15:41:
[...]


In de buiten unit hoef je niks te doen! Is alleen maar werk in de binnen unit. Pin 1 en 2 "H-Link" blijven verbonden met de controller op de binnen unit.
Netatmo relais aansluiten volgens de handleiding.
Zover ik weet heeft de monoblock geen binnenunit, alleen de vierkante binnencontroller. En om pin 13/14 van de WP op het relais van de Netatmo te krijgen zal er toch eerst een kabel heen moeten? Of ik heb nog een aansluiting niet gevonden die er al wel ligt - maar dat zal ik dan als ik weer bij mijn ouders ben moeten uitzoeken / traceren.
Als Pin 1 en 2 vanaf de buitenunit naar de vierkante controller lopen (en niet naar de huidige round thermostat ATW-RTU-07 zoals ik had verwacht op basis van de aansluithandleiding) laat ik die uiteraard zitten.

Nog voor de duidelijkheid, thermostaat basisstation in de meterkast, deze gaat weg en vervang ik door het Netatmo basisstation. Aan onderzijde zichtbaar 230V in, en dus datakabel voor H-link naar pin 1/2 (tenzij dit via de vierkante unit loopt,dan snap ik deze aansluiting rechts nog niet):
Afbeeldingslocatie: https://tweakers.net/i/KGtgN5deuSe_T40N5qOcstVsHLk=/fit-in/4000x4000/filters:no_upscale():strip_exif()/f/image/PmXQbHp7BKLDwqOvnFkcMgY2.png?f=user_large

Vierkante controlunit in het CV-hok naast het buffervat, ga ik alleen gebruiken om relais-input te activeren:
Afbeeldingslocatie: https://tweakers.net/i/6Wjur0EqBz3m7QT2kvgXbdOrNAw=/fit-in/4000x4000/filters:no_upscale():strip_exif()/f/image/72A6rK3tfJZD0c3hXY15oL1v.png?f=user_large

[ Voor 30% gewijzigd door Scatman_II op 12-01-2025 16:58 ]

OC / CM - Begint eer ge Bezint


Acties:
  • 0 Henk 'm!

  • DivTweak
  • Registratie: Mei 2015
  • Laatst online: 19-08 04:18
Heeft er iemand wellicht een idee waarom ik stee vast altijd dezelfde waarden uit de volgende 3 register addressen krijg als ik die uitlees via die modbus gateway
ATW-MBS-02

1225 1226 1227
R134a Suction temperature R134a Discharge Pressure R134a Suction pressure
186 510 224

Dit is al sinds 2016 het geval. Volgens de service manual van de de RASM3VNE zou de comnpressor al lang geblokeert moeten zijn bij discharge pressures rond de 4.15 MPa dus 5.1MPa is dus extreem hoog.

'4.3 Pressure protection device
If the discharge pressure is excessively high the compressor and the component parts of the refrigeration cycle can be damaged. Therefore, in case that the discharge pressure is higher than 4.15 MPa (R410A) the protection control is
activated and the compressor is stopped.:'

Ik hoop dan ook dat er iets anders speelt.

Acties:
  • +1 Henk 'm!

  • blackmore87
  • Registratie: November 2009
  • Laatst online: 27-10 19:22
Scatman_II schreef op zondag 12 januari 2025 @ 15:20:
[...]

Dankje! Volgende keer als ik bij mijn ouders ben de menus van de vierkante controller dus doorspitten op zoek naar de juiste opties met namen als 'Ingang 1 AAN/UIT C1' dus behorende bij pin 13/14 , en kijken of ik bij de terminals in de warmtepomp kan komen (zit een afdak over / omheen...). Ik vind de iconen / text die Hitachi heeft gekozen naast de I/O's weinig verhelderend in elk geval :X Hulp wordt zeer gewaardeerd :)

Ik neem aan dat jij het relais niet in de warmtepomp hebt gelegd maar netjes in huis?

Inmiddels een foto van pa gekregen, de huidige controller 'thermostaat basisstation' lijkt met een ethernet-achtige draad naar de WP te lopen dus die draad gaan we maar geen 230V op zetten.
In mijn geval ging het om een split, dus alles netjes in huis inderdaad...

Acties:
  • +1 Henk 'm!

  • Skipper-93
  • Registratie: November 2009
  • Laatst online: 25-10 14:02
DivTweak schreef op maandag 13 januari 2025 @ 07:34:
Heeft er iemand wellicht een idee waarom ik stee vast altijd dezelfde waarden uit de volgende 3 register addressen krijg als ik die uitlees via die modbus gateway
ATW-MBS-02

1225 1226 1227
R134a Suction temperature R134a Discharge Pressure R134a Suction pressure
186 510 224

Dit is al sinds 2016 het geval. Volgens de service manual van de de RASM3VNE zou de comnpressor al lang geblokeert moeten zijn bij discharge pressures rond de 4.15 MPa dus 5.1MPa is dus extreem hoog.

'4.3 Pressure protection device
If the discharge pressure is excessively high the compressor and the component parts of the refrigeration cycle can be damaged. Therefore, in case that the discharge pressure is higher than 4.15 MPa (R410A) the protection control is
activated and the compressor is stopped.:'

Ik hoop dan ook dat er iets anders speelt.
Waarschijnlijk doordat er geen R134a compressor in zit. Er zijn Yutaki modellen met zowel een R410a als een R134a compressor. De laatste gaat bij die modellen alleen aan wanneer er hoge temperaturen gevraagd worden (met een COP om spontaan van te gaan janken).

PVOutput / Wind Turbine Live Camera


Acties:
  • 0 Henk 'm!

  • DivTweak
  • Registratie: Mei 2015
  • Laatst online: 19-08 04:18
Skipper-93 schreef op dinsdag 14 januari 2025 @ 13:54:
[...]

Waarschijnlijk doordat er geen R134a compressor in zit. Er zijn Yutaki modellen met zowel een R410a als een R134a compressor. De laatste gaat bij die modellen alleen aan wanneer er hoge temperaturen gevraagd worden (met een COP om spontaan van te gaan janken).
zou heel goed kunnen kloppen ja.

ik had vandaag toevallig de distributeur aan de telefoon en die kon mede delen dat dat niet geldt voor de monoblokken. Dat haalde hij blijkbaar uit zijn informatie die nieuwer was dan die van mij. Want in mijn versie staat dat er niet bij..

Acties:
  • 0 Henk 'm!

  • DivTweak
  • Registratie: Mei 2015
  • Laatst online: 19-08 04:18
Het lukt me niet om de pomp snelheid om laag te krijgen door em op deltaT te zetten. Hij draait nu altijd voluit met lage deltaT als gevolg.
de WP pomp instelling voor detlaT modus zie ik namelijk niet. Niet in de controller van de WP (ook niet in installer mode) en ook op de WP pomp zelf niet aangezien dat de Wilo Yunos PWM is.

Kan iemand mij svp zeggen waar ik mijn WP pomp op deltaT modus kan instellen? Ik wil experimenteren met mijn deltaT namelijk.

EDIT;
Wat ik wel gevonden heb in de installer section van de controller (dus na het invoeren van dat wachtwoord) is een deltaT setting en en HP ON delta T setting die ik bijde van 5 naar 10 gezet heb in een poging mijn internet waterpomp van de WP langzamer te laten draaien. Maar die blijft maar op 100% staan met een, wat voor mij op dit moment, veel te lage deltaT lijkt als gevolg.

[ Voor 29% gewijzigd door DivTweak op 15-01-2025 04:11 . Reden: aanvullende informatie ]


Acties:
  • 0 Henk 'm!

  • leandres
  • Registratie: Maart 2002
  • Laatst online: 27-10 14:40

leandres

ook nog?

Welkom bij de club ;-) Velen hier zouden dat willen weten. Ik krijg het iig niet voor elkaar.

1: PVoutput Hoogezand, GN | 2: PVoutput Sappemeer, GN


Acties:
  • 0 Henk 'm!

  • DivTweak
  • Registratie: Mei 2015
  • Laatst online: 19-08 04:18
Ik heb inmiddels de setting gevonden om de WPpomp op dT te krijgen. Maar de flow en pompsnelheid passen zich nooit aan. Dus mijn eedere wijzignen met de dT naar 10c hebben niets uitgemaakt helaas.

Ik ben nu iedere minuut alle modbus parameters aan het opslaan. wellicht kan ik daar later nog iets uit opmaken.

Mocht iemand interesse hebben in bepaalde parameters dan hoor ik dat graag.

Acties:
  • 0 Henk 'm!

  • Apocalyps895
  • Registratie: Augustus 2001
  • Laatst online: 27-10 19:43
Op mijn oude yutaki (2018) kan ik alleen maar voor de waterpomp stand kiezen tussen deltaT of fix. Bij fix kan ik dan kiezen tussen 50-100%.

De deltaT stand werkt bij mijn WP zo dat de snelheid wordt aangepast als de deltaT te klein wordt... is die groter dan 4 graden dan gooit die m gelijk door naar 100% in een poging zo de deltaT kleiner te krijgen.

Welke flow halen jullie bij het opwarmen van de interne boiler? (ik heb een 260liter) en zit op 1.9 / 2 m³/h

Acties:
  • 0 Henk 'm!

  • DivTweak
  • Registratie: Mei 2015
  • Laatst online: 19-08 04:18
ik heb geen interne boiler, alleen maar 1 circuit dat door mijn 500L buffer loopt via een warmtewisselaar.
Ik haal met de pomp op 100% maar 0.9m3/h soms 1m/3.

Ik maak me zorgen.er gaat 2.07KW aan elektra in en er komt 4.2 KW aan warmte uit.
Ik had gehoop op een betere COP of zie ik toch iets over het hoofd?

EDIT;
EDIT2; ik zet deze data onderaan en in een tabel. nu is het niet tee lezen :(

[ Voor 95% gewijzigd door DivTweak op 15-01-2025 15:39 ]


Acties:
  • 0 Henk 'm!

  • Apocalyps895
  • Registratie: Augustus 2001
  • Laatst online: 27-10 19:43
Hoelang doet hij erover om die 500L op te warmen en tot welke temperatuur?

Acties:
  • 0 Henk 'm!

  • DivTweak
  • Registratie: Mei 2015
  • Laatst online: 19-08 04:18
in 3 uur 37min van 34 naar 48 graden

Acties:
  • 0 Henk 'm!

  • DivTweak
  • Registratie: Mei 2015
  • Laatst online: 19-08 04:18
DateTime1091 amb-tmp1080 dhw-temp1092 temp-in1093 temp-out1206 gas-temp1207 liq-temp1208 dis-gas-t1209 evap-temp1210 evi1211 evo1212 inv-hz1214 comp-cur1217 defrost1220 flow1221 p-speed
2025-01-15 15:2872736404939572411170809100
2025-01-15 15:27727373950406154113667010100
2025-01-15 15:2572737405440696411564709100
2025-01-15 15:24727384160417464115637010100

Acties:
  • 0 Henk 'm!

  • Apocalyps895
  • Registratie: Augustus 2001
  • Laatst online: 27-10 19:43
DivTweak schreef op woensdag 15 januari 2025 @ 15:35:
in 3 uur 37min van 34 naar 48 graden
Dat is wel langer dan bij mij maar goed ik heb ook maar 260L, ik ga in +/- 25min van 33 naar 55 op ongeveer 70Hz van de WP 11kw

Acties:
  • 0 Henk 'm!

  • DivTweak
  • Registratie: Mei 2015
  • Laatst online: 19-08 04:18
yes ik heb een RASM3VNE. ik dacht bij de aankoop dat ik deze alleen als backup zou gaan gebruiken maar in de praktijk is het mijn hoofd verwarming :(

Acties:
  • +1 Henk 'm!

  • STT_2022
  • Registratie: November 2022
  • Laatst online: 25-10 11:50
DivTweak schreef op woensdag 15 januari 2025 @ 15:17:
ik heb geen interne boiler, alleen maar 1 circuit dat door mijn 500L buffer loopt via een warmtewisselaar.
Ik haal met de pomp op 100% maar 0.9m3/h soms 1m/3.

Ik maak me zorgen.er gaat 2.07KW aan elektra in en er komt 4.2 KW aan warmte uit.
Ik had gehoop op een betere COP of zie ik toch iets over het hoofd?

EDIT;
EDIT2; ik zet deze data onderaan en in een tabel. nu is het niet tee lezen :(
Als jij met een constante pompflow op 100% draait en maar 900-1000l/h krijgt dan denk ik dat je te veel weerstand op je leidingen hebt.

Acties:
  • +4 Henk 'm!

  • sander veendam
  • Registratie: Oktober 2024
  • Laatst online: 22:04
Goedenavond, ik heb gisteren ook de netatmo slimme thermostaat geïnstalleerd. Wat een genot! Geen pendel gedrag/onnodige start-stops rondom bereiken ruimte temperatuur, temperatuur veel stabieler ivm kleine hysteresis, hierdoor ook minder kwh verbruik. Snap niet dat die honeywell/hitachi thermostaat nog steeds bij de wp geleverd wordt.

Wat betreft delta t en flow verhaal in voorgaande post. Ook hier past de wp deze totaal niet aan.

Acties:
  • 0 Henk 'm!

  • DivTweak
  • Registratie: Mei 2015
  • Laatst online: 19-08 04:18
Het is hier inmiddels gelukt de flow variabel te krijgen.

Ik heb en op circuit 1 gezet ipv DHW en nu is de flow variabel. Ja en dus in de installer settings de HP pump op deltaT gezet ipv fix

Acties:
  • 0 Henk 'm!

  • michynt
  • Registratie: Januari 2025
  • Laatst online: 19-01 16:03
DivTweak schreef op vrijdag 17 januari 2025 @ 15:34:
Het is hier inmiddels gelukt de flow variabel te krijgen.

Ik heb en op circuit 1 gezet ipv DHW en nu is de flow variabel. Ja en dus in de installer settings de HP pump op deltaT gezet ipv fix
Hoe heb je dit precies gedaan? Een aantal mensen op dit forum proberen de flow variabel te maken (op basis van DeltaT), maar dat lukt niet, zelfs niet op de DeltaT instelling van de waterpomp. Als er ergens nog een andere instelling is die dit beïnvloed dan hoor ik het graag.

Acties:
  • +1 Henk 'm!

  • sander veendam
  • Registratie: Oktober 2024
  • Laatst online: 22:04
Beste tweakers,

Ik dacht dat ik helemaal blij was met mijn systeem, totdat ik vanmorgen beneden kwam en ontdekte dat de ingestelde temperatuur een halve graad was gezakt op de ruimte thermostaat in de woonkamer. Deze staat ingesteld op 21.5 met hysteresis van 0.2 (dus verwarmen tussen 21.3 en 21.7) dit werkt met de metatmo thermostaat normaal gesproken prima.

Wij hebben een nieuwbouw woning 2023
192 m2, perfect geïsoleerd.
Hitachi yutaki s combi met 220 ltr sww vat.
Alleen vloerverwarming hoh 10 cm 18x2.0 buis
Zie foto's voor binnen en buiten unit.

Beneden verdieping verdeler met 10 groepen. Bovenverdieping verdeler met 9 groepen. Boven heb ik de flowmeters op ca 0.5 ltr/minuut staan, zodat hier ook een beetje warmte afgifte is.

Wat ik mij afvraag; ruimtetemperatuur was gisteravond 21.5 (was ook ingesteld op thermostaat, dus prima) vanmorgen temperatuur gezakt tot 21.1 terwijl wp dus wel aangegaan is op 21.3.

Ik had in de stooklijn een ta van 28 graden. Wat achteraf misschien te laag is gezien de buiten temperatuur, hoge luchtvochtigheid en de vele d-frosts. Daarom vanmorgen stooklijn verhoogd. Zie foto's.

Wat mij nu opvalt is dat de ta niet gehaald wordt. Hoelang duurt dit bij jullie?
Ik had de bedrijfsconfiguratie op delta t staan, waarbij er een flow was van 0,9 m3/u

Deze heb ik nu maar eens op constant gezet 75%. Nu een flow van 1.2 m3/u

Het gevolg hiervan is dat de ta ofwel delta t maar 3 is... setpoint staat op 31, maar warmtepomp haalt maar een ta van 26. Draait op max vermogen.

Help! Wat gaat er hier niet goed??

Bedankt alvast voor jullie expertise!!Afbeeldingslocatie: https://tweakers.net/i/_p8xyUqlrxBVmuYjPAPpZ-ijYWM=/800x/filters:strip_icc():strip_exif()/f/image/Cx3vqAYcMXG7jTgMl829l8a6.jpg?f=fotoalbum_large

Afbeeldingslocatie: https://tweakers.net/i/YL_4KsNOrUuk9i7FmfuZ2K7mrXo=/800x/filters:strip_icc():strip_exif()/f/image/WsS2JIijWOOl9XHwVhnsq6sZ.jpg?f=fotoalbum_large

Afbeeldingslocatie: https://tweakers.net/i/XwtnDnM-iZdMCb3BYffP55mWg24=/800x/filters:strip_icc():strip_exif()/f/image/t8JhZNPjvmpPFpnCuB0u9W3d.jpg?f=fotoalbum_large

Afbeeldingslocatie: https://tweakers.net/i/B8HGdbTbJrGaNZgaT9EfGFkmUyo=/800x/filters:strip_icc():strip_exif()/f/image/n7osMvaxO4h31vleygziwkEu.jpg?f=fotoalbum_large

Afbeeldingslocatie: https://tweakers.net/i/CiyFbu8J7tdIXphIS8XMuOI5tLY=/x800/filters:strip_icc():strip_exif()/f/image/90KrpTF53uFWY9GhzM52JJsK.jpg?f=fotoalbum_large

Afbeeldingslocatie: https://tweakers.net/i/10ZlRLpjzj3GaWwKjydM1cn44RY=/x800/filters:strip_icc():strip_exif()/f/image/wGNPadNgpZoB4IaiAe6NixSI.jpg?f=fotoalbum_large

Afbeeldingslocatie: https://tweakers.net/i/Hv2YRzuox7qxPNV_3b5SV-QEOEc=/x800/filters:strip_icc():strip_exif()/f/image/ABYO8IBMeqsSOxpVJBFmW494.jpg?f=fotoalbum_large

Afbeeldingslocatie: https://tweakers.net/i/gaAKptg6PHC2MelWChDkj20LIyA=/x800/filters:strip_icc():strip_exif()/f/image/CjFPy1GWWTd5UgXIGVocRVEX.jpg?f=fotoalbum_large

Afbeeldingslocatie: https://tweakers.net/i/SD0xdkU5islU1v9ZSWEoDm3YLLY=/x800/filters:strip_icc():strip_exif()/f/image/nK6GJwUo84Ln2twNOYe8KmW3.jpg?f=fotoalbum_large

Acties:
  • 0 Henk 'm!

  • sander veendam
  • Registratie: Oktober 2024
  • Laatst online: 22:04
Nog een aanvulling op bovenstaand:

Heb geen nachtverlaging ingesteld op wp.
Geen buffervaten of zoneregelings toestanden.

Koelmiddelcyclus start na d frost op 75 hz en gaat daarna naar 120 hz, dus vol vermogen. Toch wordt de two niet hoger dan 26/27 graden terwijl ik 31 vraag.

1 electrisch element springt even voor 10 seconden aan bij de frost, maar dit is te verwaarlozen. Is volgens mij ook niet nodig met buffer van vloer oppervlakte.

Opgenomen vermogen inmiddels 17 kwh sinds gisteravond 00:00 om dus set temp van 21.5 te handhaven wat niet gelukt is....

[ Voor 12% gewijzigd door sander veendam op 18-01-2025 09:11 ]


Acties:
  • +3 Henk 'm!

  • Skipper-93
  • Registratie: November 2009
  • Laatst online: 25-10 14:02
Waarschijnlijk simpelweg teveel defrosts. Mist is echt het beroerdste wat je een Lucht WP aan kunt doen. Het kost veel tijd om de schade van een defrost weer in te halen.
Nog even doorbijten tot vanmiddag, dan lijkt de mist op te lossen :)

PVOutput / Wind Turbine Live Camera


Acties:
  • +2 Henk 'm!

  • blackmore87
  • Registratie: November 2009
  • Laatst online: 27-10 19:22
In deze weersomstandigheden is je wp dus eigenlijk aan de lichte kant. De defrosts zijn de boosdoener.

Hogere flow is normaal gesproken meer afgifte, dus je zou daar nog mee kunnen experimenteren. Een delta T van 3 is prima over vvw.

Acties:
  • 0 Henk 'm!

  • sander veendam
  • Registratie: Oktober 2024
  • Laatst online: 22:04
blackmore87 schreef op zaterdag 18 januari 2025 @ 10:14:
In deze weersomstandigheden is je wp dus eigenlijk aan de lichte kant. De defrosts zijn de boosdoener.

Hogere flow is normaal gesproken meer afgifte, dus je zou daar nog mee kunnen experimenteren. Een delta T van 3 is prima over vvw.
Klopt, maar als ik flow handmatig verhoog, dan loopt de two nog verder naar beneden en duurt het nog langer voordat de wp Tset haalt, of zie ik dit verkeerd? Dan blijft de wp dus uren op 120 hz draaien met een enorm verbruik.
Dit is toch een 8 kw + 3 electrisch, dus max 11 kw?

Klopt mijn redernatie:

Delta t van 3 + flow van 900 m3/u is 0.25 ltr/s x 4.186 x 3 = 1,0465 x delta t 3 = 3,1395 kw.

Dit dan keer een cop van 2.47 die ik uit het systeem haal (capaciteit/opgenomen vermogen)

Dan draait de wp dus wel op vol vermogen van ca 8 kw. 3.1395x2.47= 7.76 kw

Of sla ik de plank nu volledig mis??

[ Voor 20% gewijzigd door sander veendam op 18-01-2025 10:37 ]


Acties:
  • +2 Henk 'm!

  • kokpol
  • Registratie: Oktober 2014
  • Laatst online: 27-10 16:26
sander veendam schreef op zaterdag 18 januari 2025 @ 08:43:
Beste tweakers,

Ik dacht dat ik helemaal blij was met mijn systeem, totdat ik vanmorgen beneden kwam en ontdekte dat de ingestelde temperatuur een halve graad was gezakt op de ruimte thermostaat in de woonkamer. Deze staat ingesteld op 21.5 met hysteresis van 0.2 (dus verwarmen tussen 21.3 en 21.7) dit werkt met de metatmo thermostaat normaal gesproken prima.

Wij hebben een nieuwbouw woning 2023
192 m2, perfect geïsoleerd.
Hitachi yutaki s combi met 220 ltr sww vat.
Alleen vloerverwarming hoh 10 cm 18x2.0 buis
Zie foto's voor binnen en buiten unit.

Beneden verdieping verdeler met 10 groepen. Bovenverdieping verdeler met 9 groepen. Boven heb ik de flowmeters op ca 0.5 ltr/minuut staan, zodat hier ook een beetje warmte afgifte is.

Wat ik mij afvraag; ruimtetemperatuur was gisteravond 21.5 (was ook ingesteld op thermostaat, dus prima) vanmorgen temperatuur gezakt tot 21.1 terwijl wp dus wel aangegaan is op 21.3.

Ik had in de stooklijn een ta van 28 graden. Wat achteraf misschien te laag is gezien de buiten temperatuur, hoge luchtvochtigheid en de vele d-frosts. Daarom vanmorgen stooklijn verhoogd. Zie foto's.

Wat mij nu opvalt is dat de ta niet gehaald wordt. Hoelang duurt dit bij jullie?
Ik had de bedrijfsconfiguratie op delta t staan, waarbij er een flow was van 0,9 m3/u

Deze heb ik nu maar eens op constant gezet 75%. Nu een flow van 1.2 m3/u

Het gevolg hiervan is dat de ta ofwel delta t maar 3 is... setpoint staat op 31, maar warmtepomp haalt maar een ta van 26. Draait op max vermogen.

Help! Wat gaat er hier niet goed??

Bedankt alvast voor jullie expertise!![Afbeelding]

[Afbeelding]

[Afbeelding]

[Afbeelding]

[Afbeelding]

[Afbeelding]

[Afbeelding]

[Afbeelding]

[Afbeelding]
Weet je zeker dat je wp niet te licht is? Er waren van de oude yutaki datasheets met defrosts beschikbaar, mss dat dat nog steeds zo is. Anders is het een kwestie van de back up verwarming mee laten doen (zal wel veel stroom kosten).

Acties:
  • +1 Henk 'm!

  • sander veendam
  • Registratie: Oktober 2024
  • Laatst online: 22:04
kokpol schreef op zaterdag 18 januari 2025 @ 10:41:
[...]


Weet je zeker dat je wp niet te licht is? Er waren van de oude yutaki datasheets met defrosts beschikbaar, mss dat dat nog steeds zo is. Anders is het een kwestie van de back up verwarming mee laten doen (zal wel veel stroom kosten).
Ik heb ca 35 watt/m2 nodig om de boel warm te houden. Dat is natuurlijk iets anders dan een halve graad opstoken in korte tijd, zeker met deze mistige weersomstandigheden. Misschien moet ik toch uitpluizen hoe de wp constant op een laag pitje te laten draaien ipv 2 runs per dag waarbij hij in principe van twi 20 naar two 28-30 moet zien te komen....

Acties:
  • +2 Henk 'm!

  • Kameelstok
  • Registratie: December 2021
  • Laatst online: 07:48
kokpol schreef op zaterdag 18 januari 2025 @ 10:41:
[...]

Weet je zeker dat je wp niet te licht is? Er waren van de oude yutaki datasheets met defrosts beschikbaar, mss dat dat nog steeds zo is. Anders is het een kwestie van de back up verwarming mee laten doen (zal wel veel stroom kosten).
Die tabellen zijn er nog steeds. Hoge/normale luchtvochtigheid scheelt ongeveer 20% in de capaciteit. Ik verwacht dat de max capaciteit nu een stukje lager ligt dan die 8kW.

Acties:
  • +2 Henk 'm!

  • kokpol
  • Registratie: Oktober 2014
  • Laatst online: 27-10 16:26
Kameelstok schreef op zaterdag 18 januari 2025 @ 10:52:
[...]


Die tabellen zijn er nog steeds. Hoge/normale luchtvochtigheid scheelt ongeveer 20% in de capaciteit. Ik verwacht dat de max capaciteit nu een stukje lager ligt dan die 8kW.
Ben net even in de datasheet gedoken en inderdaad de 8kw levert bij -2 (35 graden LWT) nog maar 6,4 kw. Bij 2 graden 6,8 kw. Dit zijn de cijfer met high humidity. Bij -10 is het nog 5,5 kw….

Acties:
  • +1 Henk 'm!

  • Kameelstok
  • Registratie: December 2021
  • Laatst online: 07:48
kokpol schreef op zaterdag 18 januari 2025 @ 12:23:
[...]


Ben net even in de datasheet gedoken en inderdaad de 8kw levert bij -2 (35 graden LWT) nog maar 6,4 kw. Bij 2 graden 6,8 kw. Dit zijn de cijfer met high humidity. Bij -10 is het nog 5,5 kw….
En high humidity is 84 ~ 90% volgens de manual. Dus relatief "droog" ten opzichte van de ~98% van afgelopen nachten voor zover dat nog wat doet.

Combinatie mist en -10 lijkt mij in Nederland niet zo waarschijnlijk overigens.

Acties:
  • 0 Henk 'm!

  • sander veendam
  • Registratie: Oktober 2024
  • Laatst online: 22:04
Dank voor jullie input. Zit te zoeken naar juiste instellingen om met back up heater te defrosten, maar het is allemaal zo onduidelijk.

Zou ook mogelijk moeten zijn via sww tank kwam ik tegen

Acties:
  • +2 Henk 'm!

  • DivTweak
  • Registratie: Mei 2015
  • Laatst online: 19-08 04:18
michynt schreef op vrijdag 17 januari 2025 @ 20:18:
[...]


Hoe heb je dit precies gedaan? Een aantal mensen op dit forum proberen de flow variabel te maken (op basis van DeltaT), maar dat lukt niet, zelfs niet op de DeltaT instelling van de waterpomp. Als er ergens nog een andere instelling is die dit beïnvloed dan hoor ik het graag.
ik ga dat uitzoeken voor ons. middels eerst een factory reset en dan documenteren hoe ik de flow variabel krijg.

Ik vind de informatie vanuit hitachi en de distributeur hier in de benelux wel soms onvoldoende helder.

Acties:
  • 0 Henk 'm!

  • DivTweak
  • Registratie: Mei 2015
  • Laatst online: 19-08 04:18
een verzoek overigens voor diegene die een (modbus) interface hebben.

zouden jullie svp per minuut alle regester adressen willen vastleggen?

Deze informatie kan heel nuttig zijn in het ontleden van eventuele issues en instelling problemen.

Wellicht zelfs ook een indicatie van eventueel benodigd onderhoud.

Ik heb eventueel wat C# dotnet 8 console code beschikbaar mocht dat handig zijn voor deze data vastlegging.

Acties:
  • 0 Henk 'm!

  • karel_G_1981
  • Registratie: Januari 2025
  • Laatst online: 26-10 16:02
hallo, ik heb sinds nog niet zo lang ook deze warmtepomp. alleen dan de 7 kw versie. `vast me op dat het verbruik hoog is, ondanks dat ik ook een houtkachel aan heb en het huis mega goed is geïsoleerd (A++) iemand een idee? valt me op dat als de warmtepomp aan staat er meteen een stroomverbruik is van >5`kw. Verbruik dagelijks bij temp 0 graden zon 50 kWh per dag

Acties:
  • 0 Henk 'm!

  • karel_G_1981
  • Registratie: Januari 2025
  • Laatst online: 26-10 16:02
dus in december had ik een stroomverbruik van 1300Kwh , waarvan zon 1000 voor de warmtepomp. Heb niet idee dat dit veel voordeliger is als Gas.

Acties:
  • 0 Henk 'm!

  • karel_G_1981
  • Registratie: Januari 2025
  • Laatst online: 26-10 16:02
Afbeeldingslocatie: https://tweakers.net/i/WkQ8ZKuSxbhu2FTGSUNJ5qjuUOs=/x800/filters:strip_icc():strip_exif()/f/image/2Qnm5EXKnzd0Jy8MVkVJGq3C.jpg?f=fotoalbum_large

Acties:
  • +2 Henk 'm!

  • kokpol
  • Registratie: Oktober 2014
  • Laatst online: 27-10 16:26
karel_G_1981 schreef op zondag 19 januari 2025 @ 14:00:
hallo, ik heb sinds nog niet zo lang ook deze warmtepomp. alleen dan de 7 kw versie. `vast me op dat het verbruik hoog is, ondanks dat ik ook een houtkachel aan heb en het huis mega goed is geïsoleerd (A++) iemand een idee? valt me op dat als de warmtepomp aan staat er meteen een stroomverbruik is van >5`kw. Verbruik dagelijks bij temp 0 graden zon 50 kWh per dag
Een warmtepomp die 5 kw trekt is inderdaad niet helemaal goed. Heb je de tips in dit topic al opgevolgd?
- BUH pas vanaf -10 mee laten verwarmen
- delta T laag zetten (flow zo hoog mogelijk)
- stooklijn zo laag mogelijk

Deel anders even je instellingen en geef meer informatie over je afgifte. Een verbruik van 50 kwh is inderdaad niet normaal, hier een nieuwbouwwoning (200 m2) van 2018 verbruikt de wp max 25 kwh ofzo per dag.

Als je wilt kan je me ook een pm sturen dan kijk ik graag met je mee:).

[ Voor 4% gewijzigd door kokpol op 19-01-2025 17:40 ]


Acties:
  • 0 Henk 'm!

  • karel_G_1981
  • Registratie: Januari 2025
  • Laatst online: 26-10 16:02
Thanks ik moet eerst even kijken hoe ik die instellingen kan zien in dat menu. Heb een nest thermostaat en hitachi heeft niet een app of zoiets. Vergelijk nog ik zat op 600m3 gas en 3000 kWh , ik kom all electric uit op ongeveer 10.000 kWh verwacht ik.

Acties:
  • 0 Henk 'm!

  • karel_G_1981
  • Registratie: Januari 2025
  • Laatst online: 26-10 16:02
Heb me nog niet verdiept in die instellingen dus ging er vanuit dat de installateur dit zou inregelen , ben niet te handig hierin en wil niet iets fout doen.

Acties:
  • 0 Henk 'm!

  • karel_G_1981
  • Registratie: Januari 2025
  • Laatst online: 26-10 16:02
Afbeeldingslocatie: https://tweakers.net/i/kYV8sP7RWv9LjY8Yx0ywDMs-h_0=/800x/filters:strip_exif()/f/image/q7IVNIKlquGNsCTr1upmskII.png?f=fotoalbum_large

Acties:
  • 0 Henk 'm!

  • karel_G_1981
  • Registratie: Januari 2025
  • Laatst online: 26-10 16:02
Dit is vandaag (zelfs met houtkachel aan) je ziet dus dat als de WP aanschakelen het stroom verbruik meteen mega hoog is.

Acties:
  • +1 Henk 'm!

  • kokpol
  • Registratie: Oktober 2014
  • Laatst online: 27-10 16:26
karel_G_1981 schreef op zondag 19 januari 2025 @ 19:56:
Thanks ik moet eerst even kijken hoe ik die instellingen kan zien in dat menu. Heb een nest thermostaat en hitachi heeft niet een app of zoiets. Vergelijk nog ik zat op 600m3 gas en 3000 kWh , ik kom all electric uit op ongeveer 10.000 kWh verwacht ik.
Ah ja er gaat inderdaad iets vreselijk mis (helaas). Je mag full electric max op 4500 kwh uitkomen. Zou je installateur op het matje roepen….

Acties:
  • +1 Henk 'm!

  • blackmore87
  • Registratie: November 2009
  • Laatst online: 27-10 19:22
Ik sluit me volledig aan bij de suggesties van @kokpol!

Acties:
  • 0 Henk 'm!

  • karel_G_1981
  • Registratie: Januari 2025
  • Laatst online: 26-10 16:02
600m3 gas is 6000 kWh , dus +3000 wat ik al gebruikte , correcte conclusie WP gebruikt 1000kwh te veel als ik op 10.000 uit kom(Prognose).

Acties:
  • 0 Henk 'm!

  • karel_G_1981
  • Registratie: Januari 2025
  • Laatst online: 26-10 16:02
Ik ga wel even wat instellingen uit het menu posten later deze week, hopelijk geeft dit een indicatie . Is er een instelling /menu die opheldering kan geven?

Acties:
  • +1 Henk 'm!

  • kokpol
  • Registratie: Oktober 2014
  • Laatst online: 27-10 16:26
karel_G_1981 schreef op zondag 19 januari 2025 @ 20:46:
600m3 gas is 6000 kWh , dus +3000 wat ik al gebruikte , correcte conclusie WP gebruikt 1000kwh te veel als ik op 10.000 uit kom(Prognose).
600 m3 gas is inderdaad ongeveer 6000 thermisch, echter heeft je warmtepomp een COP van ongeveer 4 (efficientie 400%). Dus je deelt 6000 kwh thermisch door 4 en dat is 1500 kwh. Dus als je warmtepomp goed ingeregeld en goed geinstalleerd zou zijn dan verbruikt hij 1500 kwh. Je verbruikt dus 5500 kwh per jaar te veel!!! Dat gaat dus om heel veel geld per jaar!

Reageer even op mijn pm, dan gaan we dit oplossen

Acties:
  • 0 Henk 'm!

  • karel_G_1981
  • Registratie: Januari 2025
  • Laatst online: 26-10 16:02
Thanks! Ben benieuwd wat eruit komt voor dit jaar is het nog niet rampzalig aangezien ik het hoge verbruik er wel grotendeels uit saldeer met m’n zonnepanelen ,maar dat wordt straks anders natuurlijk
Pagina: 1 ... 21 ... 23 Laatste