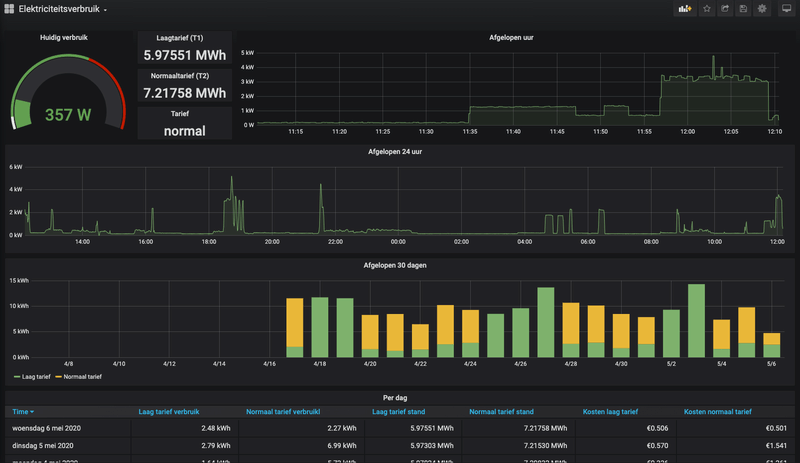
Wat ik doe: Ik gebruik horizontal stacks in een vertical stack. Daarmee gebruik ik de custom button card om lege ruimtes te maken. Zie bijvoorbeeld mijn layout:MisteRMeesteR schreef op woensdag 6 mei 2020 @ 00:49:
Ik ben net als @RobertMe ook bezig op Lovelace wat toonbaarder te maken n.a.v. de posts van @Hmmbob en @skank. Ik ben nu voornamelijk bezig op basis van laatstgenoemde.
Ik heb middels de esxi_stats addon een manier gevonden om mijn ESXi doos uit te lezen en ben bezig deze informatie in een dashboard tentoon te stellen
Enkel wil het niet echt lukken op de GUI op orde te krijgen, ziet het er op de desktop goed uit dan ziet het er in de app weer ruk uit
De mooiste weergave is die met behulp van de 'layout-card' i.c.m. de 'decluttering-card' :
[Afbeelding]
Enkel op de mobiel ziet dit er zwaar ruk uit, het groene status icon zwerft ergens rond en de grafiekjes zijn onleesbaar
Een andere optie is die met behulp van de 'attributes-card' maar ziet er veel minder gelikt uit en ik ben er nog niet achter hoe ik meerdere attributen (CPU/RAM/Etc.) achter 1 enkele entity kan krijgen in plaats van één tabel per attribuut:
[Afbeelding]
Heeft er iemand anders hier al ervaring mee? Met het maken van een dashboard van de server/host/VM's?

Bij mij zet hij ze op de telefoon netjes onder elkaar, waarbij de linker "card" boven komt en de rechter, onder.
deCONZ Community Manager | deCONZ Discord: https://discord.gg/HvzTwcB
:fill(white):strip_exif()/f/image/eUPBeEyH9Pf66dGY0OqJxGoN.png?f=user_large)
:strip_exif()/f/image/mA7uHj4013oSNOm79UKWJ5qW.jpg?f=fotoalbum_large)
:strip_exif()/f/image/Zy8MJbGJUmnSApgMnD1pqscG.jpg?f=fotoalbum_medium)
/f/image/Knnrkc2P7ukM1q5ux2pFCxKZ.png?f=fotoalbum_large)
/f/image/aNtPrmEIoDsoNUiu6kLcNhje.png?f=fotoalbum_large)
:strip_exif()/f/image/NIW2oFpGv0VWIc9uLw8EvIu7.jpg?f=fotoalbum_medium)
:strip_exif()/f/image/F216GC3WlQgtRuaJ9xNl6w87.jpg?f=fotoalbum_medium)
/f/image/uajRmTIxuPweUQG3MKbWE77b.png?f=fotoalbum_small)
/f/image/HIWgoWfDCcPw6L2mEa7YP1Dr.png?f=fotoalbum_small)
/f/image/lKeUa8Z3aI5vqQmo3O0YHSEa.png?f=fotoalbum_small)
/f/image/2umd69KfCE1S4w9ckWpoOZa8.png?f=fotoalbum_small)
:fill(white):strip_exif()/f/image/avGvyQ0LV8F42wedmNxwKv9J.png?f=user_large)