Sometimes you need to plan for coincidence
Ik probeer hem nu te testen maar krijg hem niet aan de praat.UTMachine schreef op zondag 8 maart 2020 @ 09:32:
[...]
Een hele mooie glances/docker NodeRED voorbeeld, ik heb het even getest maar de glances docker heeft jammer genoeg niet alle nuttige informatieDe volgende dingen missen/incorrect:
Ik gebruik https://github.com/Sanderhuisman/docker_monitor
- Memory gebruik klopt niet met "docker stats", want de cached memory wordt er bij geteld
- Uptime is ook niet beschikbaar
Ik heb de docker.sock in mijn docker compose gezet om te laden.
Als ik de voorbeeld configuratie van zijn github pak krijg ik foutmeldingen dat hosts: niet ondersteunt wordt.
Ik kwam via een andere website op een voorbeeld om de integratie direct als sensor te doen maar hier krijg ik ook errors op dat mijn domain niet goed is.
Zou jij jou config willen posten? En waar je hem in hebt staan. in configuration.yaml of als sensor
Zal ik doen.barrymossel schreef op maandag 9 maart 2020 @ 20:32:
[...]
Waarom probeer je het niet zelf even? Installeer de app en kijk hoe betrouwbaar dat voor je is. Stel meteen even (de standaard) BT device tracking in en kijk hoe dat voor jou werkt. Dit soort dingen verschillen per telefoon/huis/etc. Zelf heb ik BT, monitor, wifi via de fritzbox, de HA app en een Google Maps integratie geprobeerd. De combinatie BT, wifi en GPS via de app of Google Maps werkt bij mij perfect. Monitor werkte heel slecht, maar dat zal een user error zijn geweest. WiFi en BT werkt prima voor mijn vrouw.
Als ik jou was zou ik sowieso wat meer zelf testen. Het kost je hooguit wat tijd om e.e.a. in te stellen, maar je leert er wel van. En je weet meteen of het voor jouw situatie werkt.
Wanneer je zegt wifi en BT, mag ik dat dan letterlijk nemen?
Ik bedoel, moet het en op je wifi zitten EN de BT connectie hebben, of 1 van de 2?
Wat de tracking betreft, heb ik eerder gelezen dat de HA app toegang nodig heeft tot je HA instance thuis, correct? of de andere mogelijkheid, via de cloud
Terwijl dit zoiezo al bij google zit toch? Je locatie? (indien je android phone hebt, ios dan weer niet)
Bob zei eerder dat hij alles lokaal heeft , ook voor de HA app
Is dit moeilijk te doen?
"Iets meer uitzoekwerk": zelf beschikbaar maken vanaf internet.
Maar ik kan de opmerking van @barrymossel wel plaatsen, ga nou eens zelf wat zoeken, inlezen, proberen wat voor jouw situatie werkt, daar leer je echt het meeste van.
Sometimes you need to plan for coincidence
Wanneer ik DuckDNS wil installeren terwijl ik van JuanMTech volg, kom ik een probleem tegen dat ik niet kan oplossen. Ondertussen heb ik al 3 keer mijn HA installatie opnieuw geflasht naar de micro SD.
Ik kan DuckDNS zonder fouten in het logboek installeren. Ook een domein aanmaken op DuckDNS lukt me. Vervolgens bewerk ik het bestand configuration.yaml met de volgende syntaxis:
http:
base_url: https: //**mydomain**.duckdns.org
ssl_certificate: /ssl/fullchain.pem
ssl_key: /ssl/privkey.pem
ip_ban_enabled: True
login_attempts_threshold: 3
Vervolgens sla ik het bestand op en klik ik op 'Restart HASS'.
Een pop-up venster verschijnt linksonder 'Connection lost. Restart HASS.' zoals normaal, maar na 5 tot 7 seconden krijg ik een pop-up in de rechterbovenhoek (zwarte achtergrond) met de tekst:
'[Object, Object], [Object, Object], [Object, Object]'
en na 5 seconden vervaagt dit pop up venster.
De pop-up linksonder 'Connection lost. Restart HASS.' blijft daar voor altijd en HASSIO lijkt te hangen. Het onderbreken van de stroomvoorziening en het herstarten van mijn RPI lost dit probleem niet op omdat het vastloopt tijdens het laden.
Als ik mijn RPI aan mijn monitor hang, hangt de opstartprocedure vast op:
hassio: port 5(vetha2be5ad) entered blocking state
hassio: port 5(vetha2be5ad) entered forwarding state
Ik heb al 2 avonden gespendeerd aan het doorzoeken van fora en het ophalen van Youtube videos. Een beetje ten einde raad zoek ik hier mijn toevlucht.
crimby schreef op maandag 9 maart 2020 @ 08:34:
[...]
Ik heb alles uitgevoerd wat er in de handleiding van Toms Hardware, zie link hieronder.
Zelf heb ik eigenlijk 0 verstand van Rasbian of Linux en toch is het hiermee gelukt :-)
https://www.tomshardware....ry-pi-from-usb,39782.html
http://specs.tweak.to/6635
Entiteit is wat anders, dat kan bijvoorbeeld cover.xyz of switch.abc zijn. Dit is te achterhalen via "instellingen" -> "entiteiten"
Sometimes you need to plan for coincidence
2x sensor.merten 1x level 1x alarmHmmbob schreef op dinsdag 10 maart 2020 @ 22:00:
[...]
Entiteit is wat anders, dat kan bijvoorbeeld cover.xyz of switch.abc zijn. Dit is te achterhalen via "instellingen" -> "entiteiten"
en 1x sensor.merten module
- Get pending iCloud devices when available + request again when needs an update (@Quentame - #32400) (icloud docs)
- Send messages conforming new facebook policy (@chmielowiec - #32516) (facebook docs)
- Update python-velbus to fix a missing data file (@Cereal2nd - #32580) (velbus docs)
- Upgrade to coronavirus 1.1.0 (@balloob - #32648) (coronavirus docs)
Weet je zeker dat er niet meer entiteiten zijn? Want als dit de enige 3 zijn, is koppelen niet goed gegaan.RoTeK70 schreef op dinsdag 10 maart 2020 @ 22:05:
[...]
2x sensor.merten 1x level 1x alarm
en 1x sensor.merten module
Klik eens op één van die sensor entiteiten, en kijk eens op tabblad "gerelateerd"?
Of klik op instellingen -> apparaten -> Merten (oid)
[ Voor 6% gewijzigd door Hmmbob op 10-03-2020 22:41 ]
Sometimes you need to plan for coincidence
Sinds enkele weken ben ik ook actief bezig met home-assistant.
Inmiddels home-assistant core werkend gekregen op Kubernetes (Docker) door middel van de officiële helm chart.
Echter wil ik nu graag de /config bestanden ophalen vanuit een repo op Github.
Ik snap alleen niet zo goed hoe de configuratie hiervan in elkaar zit. Ik vind de documentatie vrij beperkt.
Is er iemand die hier al ervaring mee heeft en dit wil delen met mij?
1. Post je code eens tussen quote tags. Dat maakt de weergave hier makkelijkerroynolf schreef op dinsdag 10 maart 2020 @ 21:50:
Wanneer ik DuckDNS wil installeren terwijl ik van JuanMTech volg, kom ik een probleem tegen dat ik niet kan oplossen. Ondertussen heb ik al 3 keer mijn HA installatie opnieuw geflasht naar de micro SD.
Ik kan DuckDNS zonder fouten in het logboek installeren. Ook een domein aanmaken op DuckDNS lukt me. Vervolgens bewerk ik het bestand configuration.yaml met de volgende syntaxis:
http:
base_url: https: //**mydomain**.duckdns.org
ssl_certificate: /ssl/fullchain.pem
ssl_key: /ssl/privkey.pem
ip_ban_enabled: True
login_attempts_threshold: 3
Vervolgens sla ik het bestand op en klik ik op 'Restart HASS'.
Een pop-up venster verschijnt linksonder 'Connection lost. Restart HASS.' zoals normaal, maar na 5 tot 7 seconden krijg ik een pop-up in de rechterbovenhoek (zwarte achtergrond) met de tekst:
'[Object, Object], [Object, Object], [Object, Object]'
en na 5 seconden vervaagt dit pop up venster.
De pop-up linksonder 'Connection lost. Restart HASS.' blijft daar voor altijd en HASSIO lijkt te hangen. Het onderbreken van de stroomvoorziening en het herstarten van mijn RPI lost dit probleem niet op omdat het vastloopt tijdens het laden.
Als ik mijn RPI aan mijn monitor hang, hangt de opstartprocedure vast op:
hassio: port 5(vetha2be5ad) entered blocking state
hassio: port 5(vetha2be5ad) entered forwarding state
Ik heb al 2 avonden gespendeerd aan het doorzoeken van fora en het ophalen van Youtube videos. Een beetje ten einde raad zoek ik hier mijn toevlucht.
2. HA is yaml dus spatie gevoelig, haal je code eens door yaml lint heen
3. Welke editor gebruik je, weet je zeker dat je geen vreemde karakters erin zet zoals tabs enzo
He who laughs last thinks slowest! | ▶️ Youtube | 🌐 TechJunky.nl | ☀️ 3000Wp PV | Ford Explorer EV Ext
Wat wil je ophalen? Wat is je doel hiermee? Welke repo?hover23 schreef op dinsdag 10 maart 2020 @ 22:45:
Hallo allemaal,
Sinds enkele weken ben ik ook actief bezig met home-assistant.
Inmiddels home-assistant core werkend gekregen op Kubernetes (Docker) door middel van de officiële helm chart.
Echter wil ik nu graag de /config bestanden ophalen vanuit een repo op Github.
Ik snap alleen niet zo goed hoe de configuratie hiervan in elkaar zit. Ik vind de documentatie vrij beperkt.
Is er iemand die hier al ervaring mee heeft en dit wil delen met mij?
He who laughs last thinks slowest! | ▶️ Youtube | 🌐 TechJunky.nl | ☀️ 3000Wp PV | Ford Explorer EV Ext
Ik wil de configuratie van home-assistant (/config) opslaan in een private repository. Deze config kan in dan vervolgens telkens inladen wanneer mijn container opnieuw wordt opgestart. Op deze manier kan ik mijn configuratie buiten Docker en de Kubernetes host beheren.martinvdm schreef op dinsdag 10 maart 2020 @ 23:07:
[...]
Wat wil je ophalen? Wat is je doel hiermee? Welke repo?
Dan stel ik voor om dit te gebruiken: https://www.domoticz.com/wiki/PersistentUSBDevicesHmmbob schreef op dinsdag 10 maart 2020 @ 13:59:
[...]
Mocht het na een reboot stuk zijn, dan zijn de toewijzingen misschien omgedraaid. Dat kan je voorkomen door /dev/serial/by-id/usb....... te gebruiken, misschien even naar zoeken in dit topic / online (zodra je er echt last van krijgt). Het juiste commando via SSH is "ls -l /dev/serial/by-id"
Ik gebruik dit al jaren op Domoticz en voor HA werkt het ook (ben bezig met de migratie)
In de werkende configuratie staat in .storage/core.config_entries een entry voor je Nest. Dit gedeelte moet je 1 op 1 kopiëren naar je nieuwe omgeving.Acradavos schreef op maandag 9 maart 2020 @ 21:16:
[...]
Tot op heden nog niks helaas. In het verleden had ik een Nest Developer account, maar op de 1 of andere manier ben ik mijn client_id en client_secret kwijtgeraakt.
Iemand een idee hoe dit nog te achterhalen is?
Google Assistant had ik al werken voordat ik met HA begon, dus dat is via Shelly cloud gekoppeld.barrymossel schreef op dinsdag 10 maart 2020 @ 10:32:
[...]
Hoe heb je Google Assistant gekoppeld? Via Shelly of via Home Assistant?
Als je het via de laatste doet, zou je aan Google Assistant een input_boolean kunnen exposen die de Yeelight aan en uit zet via een automation. De binary_sensor van Shelly zou je dan via een automation de input_boolean kunnen laten togglen.
Als ik GA met HA wil koppelen moet ik een abonnement nemen toch?
Ik ben nog vrij nieuw met HA (vorige week mee begonnen), en dit leek mij de makkelijkste oplossing voor wat ik wilde. Voor een count heb ik aan één automation genoeg en dacht dat ik voor een state change twee automations nodig had (één voor "on->off" en de ander "off->on", met daarachter dezelfde light_toggle)Septillion schreef op dinsdag 10 maart 2020 @ 11:05:
Hoezo moet je werken met een count? Toch gewoon bij elke state change van de switch doe je een toggle van je Yeelight.
Anyway, hier de automation zelf:
1
2
3
4
5
6
7
8
9
10
11
12
13
14
| - id: '1583580548840' alias: Slaapkamerlamp toggle description: Slaapkamerlamp aanzetten trigger: - event_data: click_cnt: 1 entity_id: binary_sensor.shelly_shsw_1_b8f1cc_switch event_type: shelly_switch_click platform: event condition: [] action: - data: {} entity_id: light.yeelight_slaapkamer service: light.toggle |
Ik heb echter het vermoeden dat het Google is die roet in het eten gooit.
Klopt! Ik heb HA in docker draaienStampre schreef op dinsdag 10 maart 2020 @ 22:00:
En daarna voor een docker installatie gekozen?
[...]
Ja daar staan maar drie entiteiten.Hmmbob schreef op dinsdag 10 maart 2020 @ 22:40:
[...]
Weet je zeker dat er niet meer entiteiten zijn? Want als dit de enige 3 zijn, is koppelen niet goed gegaan.
Klik eens op één van die sensor entiteiten, en kijk eens op tabblad "gerelateerd"?
Of klik op instellingen -> apparaten -> Merten (oid)
Ook de Node al een keer verwijderd en toegevoegd via Z-Wave. Maar geen verschil.
Nee dat hoeft niet, je kan het ook zelf instellen, kost alleen wat meer moeite. Zo heb ik het nu ook draaien.Flapperbol schreef op woensdag 11 maart 2020 @ 06:49:
Als ik GA met HA wil koppelen moet ik een abonnement nemen toch?
1. Donemartinvdm schreef op dinsdag 10 maart 2020 @ 23:05:
[...]
1. Post je code eens tussen quote tags. Dat maakt de weergave hier makkelijker
2. HA is yaml dus spatie gevoelig, haal je code eens door yaml lint heen
3. Welke editor gebruik je, weet je zeker dat je geen vreemde karakters erin zet zoals tabs enzo
2. Heb mijn code door een YAML lint gehaald en kreeg volgende feedback: Valid YAML!
3. File editor binnen HA
Aangezien ik de hele tijd mijn SD card moet flashen - want na de restart van HA hangt alles - installeer ik eerst de file editor en daarna onmiddellijk DuckDNS. Ik check de logs van DuckDNS vooraleer over te gaan naar het aanpassen van configuration.yaml.
Ik kreeg nu geen '[Object, Object], [Object, Object], [Object, Object]' maar '[Object, Object]' als foutmelding. Er is dus iets gewijzigd maar ik heb geen flauw idee wat ik verkeerd doe.

Ik zoek vanavond de exacte configuratie op en dan laat ik het je weten.Mich schreef op dinsdag 10 maart 2020 @ 20:35:
[...]
Ik probeer hem nu te testen maar krijg hem niet aan de praat.
Ik heb de docker.sock in mijn docker compose gezet om te laden.
Als ik de voorbeeld configuratie van zijn github pak krijg ik foutmeldingen dat hosts: niet ondersteunt wordt.
Ik kwam via een andere website op een voorbeeld om de integratie direct als sensor te doen maar hier krijg ik ook errors op dat mijn domain niet goed is.
Zou jij jou config willen posten? En waar je hem in hebt staan. in configuration.yaml of als sensor
Ik ben wat verder blijven zoeken en heb uiteindelijk de oorzaak - of het een oplossing is weet ik niet - gevonden.roynolf schreef op woensdag 11 maart 2020 @ 09:06:
[...]
1. Done
2. Heb mijn code door een YAML lint gehaald en kreeg volgende feedback: Valid YAML!
3. File editor binnen HA
Aangezien ik de hele tijd mijn SD card moet flashen - want na de restart van HA hangt alles - installeer ik eerst de file editor en daarna onmiddellijk DuckDNS. Ik check de logs van DuckDNS vooraleer over te gaan naar het aanpassen van configuration.yaml.
Ik kreeg nu geen '[Object, Object], [Object, Object], [Object, Object]' maar '[Object, Object]' als foutmelding. Er is dus iets gewijzigd maar ik heb geen flauw idee wat ik verkeerd doe.![]()
![]()
Ik woon in België en heb Telenet als internet provider. Via hun webinterface had ik al IPv4 port forwarding aangemaakt.
Nu blijkt alles te werken als ik kies om de 'Firewall beschreming' op 'Niet actief' te plaatsen in het menu van IPv4 port forwarding.
Ik moet nog even bekijken of dit wel een goede oplossing is...
1
2
3
4
5
6
7
8
9
10
11
| - id: '1583580548840' alias: Slaapkamerlamp toggle description: Slaapkamerlamp aanzetten trigger: - entity_id: binary_sensor.shelly_shsw_1_b8f1cc_switch platform: state condition: [] action: - data: {} entity_id: light.yeelight_slaapkamer service: light.toggle |
En zelfs als je wel een to: zou willen toevoegen zou je gewoon twee triggers kunnen toevoegen.
Maar hoe ziet de integratie met Google er dan uit? Want die heeft toch niets van doen met Shelly? Maar met de light...
1
2
3
4
5
6
7
8
9
10
11
12
13
14
15
16
17
18
19
20
21
22
23
24
25
26
27
28
29
30
31
| name: Sfeer entities: light.woonkamerledstrip: brightness: 168 effect: '0' effect_list: - '0' - '1' - '2' - '3' - '4' friendly_name: TV Ledstrip hs_color: - 60 - 72.024 rgb_color: - 255 - 255 - 71 state: 'on' supported_features: 149 white_value: 0 xy_color: - 0.432 - 0.498 switch.woonkamerlamp: friendly_name: Plafondlamp state: 'off' switch.woonkamerstekkerdoos: friendly_name: Staande lamp state: 'on' |
1
2
3
4
5
6
7
8
9
10
11
12
13
14
15
16
17
| name: Sfeer entities: light.woonkamerledstrip: brightness: 168 effect: '0' friendly_name: TV Ledstrip rgb_color: - 255 - 255 - 71 state: 'on' switch.woonkamerlamp: friendly_name: Plafondlamp state: 'off' switch.woonkamerstekkerdoos: friendly_name: Staande lamp state: 'on' |
Ah, mijn fout. Google Home is gelinkt met Mi Home voor de Yeelights. Ik heb ook enkele Shelly bulbs hangen en was even in de war.Septillion schreef op woensdag 11 maart 2020 @ 10:06:
@Flapperbol Nope, netgens voor nodig:
code:
1 2 3 4 5 6 7 8 9 10 11 - id: '1583580548840' alias: Slaapkamerlamp toggle description: Slaapkamerlamp aanzetten trigger: - entity_id: binary_sensor.shelly_shsw_1_b8f1cc_switch platform: state condition: [] action: - data: {} entity_id: light.yeelight_slaapkamer service: light.toggle
En zelfs als je wel een to: zou willen toevoegen zou je gewoon twee triggers kunnen toevoegen.
Maar hoe ziet de integratie met Google er dan uit? Want die heeft toch niets van doen met Shelly? Maar met de light...
Thanks voor de tip, ik ga het vanavond even uitproberen!
Wat leesvoer. Is allemaal best logisch: https://www.home-assistant.io/integrations/person/skank schreef op dinsdag 10 maart 2020 @ 20:46:
[...]
Zal ik doen.
Wanneer je zegt wifi en BT, mag ik dat dan letterlijk nemen?
Ik bedoel, moet het en op je wifi zitten EN de BT connectie hebben, of 1 van de 2?
Google of de HA app moeten de data toch naar jouw huis sturen. Dus er moet wel verbinding mogelijk zijn. Voor Google haalt Home Assistant het van de Google server op: https://www.home-assistant.io/integrations/google_maps/Wat de tracking betreft, heb ik eerder gelezen dat de HA app toegang nodig heeft tot je HA instance thuis, correct? of de andere mogelijkheid, via de cloud
Terwijl dit zoiezo al bij google zit toch? Je locatie? (indien je android phone hebt, ios dan weer niet)
Bob zei eerder dat hij alles lokaal heeft , ook voor de HA app
Is dit moeilijk te doen?
De HA app moet het actief naar Home Assistant bij jou thuis kunnen sturen (lijkt me). Dan moet je dus zorgen dat je van buiten je netwerk de Raspberry Pi (of waar HA ook op draait) kunt bereiken. Poort open dus.
Nee hoor: https://www.home-assistant.io/integrations/google_assistant/Flapperbol schreef op woensdag 11 maart 2020 @ 06:49:
[...]
Google Assistant had ik al werken voordat ik met HA begon, dus dat is via Shelly cloud gekoppeld.
Als ik GA met HA wil koppelen moet ik een abonnement nemen toch?
[...]
Het is niet mogelijk om op een andere manier je configuration.yaml te herladen om te checken of wijzigingen correct zijn toch? (ik bedoel dus niet de 'check config' optie.)
Professioneel Heftruck Syndroom
Deze items kun je herladen zonder reboot:NeFoRcE schreef op woensdag 11 maart 2020 @ 13:41:
Even ter bevestiging, ik herstart nu altijd home assistant wanneer ik een wijziging doe in configuration.yaml, maar soms is het wat trial/error en moet ik dus per reboot wel 1,5 minuut wachten.
Het is niet mogelijk om op een andere manier je configuration.yaml te herladen om te checken of wijzigingen correct zijn toch? (ik bedoel dus niet de 'check config' optie.)

"Instellingen" -> "serverbeheer"
Sometimes you need to plan for coincidence
Ik maak vaak nog zelfgemaakte sensors aan, ben HA nog flink aan het vullen namelijk. Ben bijv bezig om sensors te maken om te zien hoeveel euro ik teruggeleverd heb, ingekocht etc. Zit er allemaal in nu, maar dat soort zaken.Septillion schreef op woensdag 11 maart 2020 @ 13:44:
Zo ver ik weet, helaas niet nee. Maar aan de andere kant, zo heel vaak pas ik niet iets aan daar. 90% is in de automations.
Professioneel Heftruck Syndroom

Voor het ontwikkelen heb ik vaak een VM waarin ik alleen mijn custom component test. Werkt het, dan kopieer ik het over naar mijn normale Home Assistant. Helemaal met een enkel component is HA lekker snel, en minder downtime op mijn daily.NeFoRcE schreef op woensdag 11 maart 2020 @ 13:49:
[...]
Ik maak vaak nog zelfgemaakte sensors aan, ben HA nog flink aan het vullen namelijk. Ben bijv bezig om sensors te maken om te zien hoeveel euro ik teruggeleverd heb, ingekocht etc. Zit er allemaal in nu, maar dat soort zaken.
1) Scenes maken in Hue en op bepaalde tijden de scene switchen
Pro
- Scenes maken in Hue is simpel; HA refereert alleen naar de scene namen
- Heel betrouwbaar; alle scenes worden in 1 keer goed ingesteld
Con
- Er is met "hue.hue_activate_scene" geen transitietijd mogelijk; van gedimd 5% naar wit %50 is heel abrupt
2) Scenes maken in HA
Pro:
- Transition tijden instellen
Con:
- Veel werk om scenes na te maken en bij elke wijziging in HA duiken
- Vaak reageerden lampen niet of half op de wijzigingen waardoor de ervaring heel inconsistent en ik t handmatig moest fixen
Ik heb nu 1 en dat bevalt veel beter dan 2 echter mis ik die transitietijd enorm...heeft iemand een gouden tip dit op te lossen?
Welke versie van HACS draai je? In 0.22.3 is er namelijk een fix voor dit issue.maartend schreef op woensdag 11 maart 2020 @ 16:16:
Meer mensen waarbij vanuit HACS plosteling de Add to Lovelace niet meer werkt? Het wordt gewoon niet toegevoegd aan mijn lovelace.yaml.
What's the speed of dark?
In Hue de scenes maken, inclusief transitietijd? De standaard Hue app kan dat niet, maar neem aan dat de bekende alternatieven het wel ondersteunen. Voordeel is dan ook dat de lamp eenmalig wordt aangestuurd met "pas dimniveau aan naar 50% over 1 minuut" i.p.v. HA die dus elke X seconden het dimniveau per lamp aanstuurt.Cartman! schreef op woensdag 11 maart 2020 @ 16:41:
Heeft iemand een mooie tussenweg voor Hue waarbij je scenes wilt gebruiken icm transitietijden? Ik heb t gevoel dat ik uit deze 2 opties moet kiezen:
1) Scenes maken in Hue en op bepaalde tijden de scene switchen
Pro
- Scenes maken in Hue is simpel; HA refereert alleen naar de scene namen
- Heel betrouwbaar; alle scenes worden in 1 keer goed ingesteld
Con
- Er is met "hue.hue_activate_scene" geen transitietijd mogelijk; van gedimd 5% naar wit %50 is heel abrupt
2) Scenes maken in HA
Pro:
- Transition tijden instellen
Con:
- Veel werk om scenes na te maken en bij elke wijziging in HA duiken
- Vaak reageerden lampen niet of half op de wijzigingen waardoor de ervaring heel inconsistent en ik t handmatig moest fixen
Ik heb nu 1 en dat bevalt veel beter dan 2 echter mis ik die transitietijd enorm...heeft iemand een gouden tip dit op te lossen?
Met welke apps kan dit wel dan? Ik heb het in HueEssentials ook niet kunnen vinden bijvoorbeeld. Juist vanwege de reden die je geeft vind ik het prettig via Hue zelf in te stellen.RobertMe schreef op woensdag 11 maart 2020 @ 16:47:
[...]
In Hue de scenes maken, inclusief transitietijd? De standaard Hue app kan dat niet, maar neem aan dat de bekende alternatieven het wel ondersteunen. Voordeel is dan ook dat de lamp eenmalig wordt aangestuurd met "pas dimniveau aan naar 50% over 1 minuut" i.p.v. HA die dus elke X seconden het dimniveau per lamp aanstuurt.
edit: Kom in HueEssentials wel de optie "fade" tegen maar als ik die kies dan begint ie meteen met faden ipv dat ie bij aanroep van de scene gaat faden
[ Voor 11% gewijzigd door Cartman! op 11-03-2020 20:27 ]
https://www.tomshardware....ry-pi-from-usb,39782.html
fml precies de verkeerde gekocht: Sabrent USB 3.0 to 2.5″ SATA adapter – Only works in the USB 2.0 ports. Will not boot in a USB 3.0 port. I have two of these and can confirm they don’t work. Also several commenters below and others on the Raspberry Pi forums have reported it not working and ended up switching to the ELUTENG one above. RIP Sabrent.
[ Voor 31% gewijzigd door haakjesluiten op 11-03-2020 17:52 ]
23.2 Oftewel, de laatsteJayOne schreef op woensdag 11 maart 2020 @ 16:44:
[...]
Welke versie van HACS draai je? In 0.22.3 is er namelijk een fix voor dit issue.
Sluit even een monitor aan, geeft je wat meer info.skank schreef op woensdag 11 maart 2020 @ 20:11:
Grr gisteren hass.io OS update gedaan en nu niet meer bereikbaar
Sommige dingen kun je (nog) niet via de UI configureren. Als je zin hebt om te kijken naar mijn configuration.yaml, die staat hier.
Sometimes you need to plan for coincidence
Dat je apparaten niet in je configureation verschijnen is niet erg.
Betekent niet dat ze niet bestaan maar gewoon dat ze elders opgeslagen worden.
Weet een beetje van veel dingen en veel van een paar dingen.
Ik heb een Neo Coolcam PIR V2 sensor via een zwave.me dongle verbonden aan een rPi4, alles werkt prima.
Nu probeer ik dat vervelende rode lichtje uit te zetten via de node configuration options, optie 10 is dat. Ik druk 3x snel de knop in om hem te waken, zet het op disable en save. Dat werkt, ik refresh de pagina en zie dat hij op disabled staat. Toch blijft het rode lampje aan gaan.
Ik zie o.a. op deze site: https://community.athom.c...-sensors-blinks-red/24876
Dat het probleem zich vaker voordoet (in dat geval met homey maar a la), dat de settings niet goed opslaan. Dus ik heb al tig keer (zeker 10x) van disable naar enable naar disable etc. gedaan. Nog steeds hetzelfde. Het begint nu langzaam aan vrij frustrerend te worden, iemand die mij de gouden tip kan geven?
i7 9700k + Be-Quiet Dark Rock 4 Pro | Gigabyte Z390 Aorus Ultra | Gigabyte RTX5070Ti | Samsung 970 Pro 512GB + 860 EVO 1TB + 860 QVO 4TB | 2x8GB DDR4 3000Mhz | Seasonic Platinum 660W | Fractal Design R6 | Samsung Oddyssey G7 Neo | Edifier M60
Battery operated zwave devices pollen eens in de zoveel tijd voor nieuwe settings, kan best zijn dat je probleem vanzelf opgelost is.
Sometimes you need to plan for coincidence
1x drukken is om 'm "wakker" te maken, 3x is om te includen in je Z-wave netwerk. Je drukt dus te vaak, denk ik.Sp33dFr34k schreef op woensdag 11 maart 2020 @ 23:55:
Kan iemand me aub helpen voordat ik gek word?
Ik heb een Neo Coolcam PIR V2 sensor via een zwave.me dongle verbonden aan een rPi4, alles werkt prima.
Nu probeer ik dat vervelende rode lichtje uit te zetten via de node configuration options, optie 10 is dat. Ik druk 3x snel de knop in om hem te waken, zet het op disable en save. Dat werkt, ik refresh de pagina en zie dat hij op disabled staat. Toch blijft het rode lampje aan gaan.
Ik zie o.a. op deze site: https://community.athom.c...-sensors-blinks-red/24876
Dat het probleem zich vaker voordoet (in dat geval met homey maar a la), dat de settings niet goed opslaan. Dus ik heb al tig keer (zeker 10x) van disable naar enable naar disable etc. gedaan. Nog steeds hetzelfde. Het begint nu langzaam aan vrij frustrerend te worden, iemand die mij de gouden tip kan geven?
Signature
Net meteen gaan checken, maar helaas...Hmmbob schreef op donderdag 12 maart 2020 @ 07:19:
Staat het ledje vanochtend wel uit?
Battery operated zwave devices pollen eens in de zoveel tijd voor nieuwe settings, kan best zijn dat je probleem vanzelf opgelost is.
Ik heb in het begin 1x gedrukt ipv 3x (in die link stond 3x, vandaar), maar ook dat mocht niet baten.Repsect schreef op donderdag 12 maart 2020 @ 07:55:
[...]
1x drukken is om 'm "wakker" te maken, 3x is om te includen in je Z-wave netwerk. Je drukt dus te vaak, denk ik.
Het rare is, hij slaat de setting wel op maar negeert hem gewoon lijkt het..?
i7 9700k + Be-Quiet Dark Rock 4 Pro | Gigabyte Z390 Aorus Ultra | Gigabyte RTX5070Ti | Samsung 970 Pro 512GB + 860 EVO 1TB + 860 QVO 4TB | 2x8GB DDR4 3000Mhz | Seasonic Platinum 660W | Fractal Design R6 | Samsung Oddyssey G7 Neo | Edifier M60
Ik ben er klaar mee. Orginele Fibaro Roller Shutters besteld. De Merten gaat in de verkoop!RoTeK70 schreef op woensdag 11 maart 2020 @ 08:05:
[...]
Ja daar staan maar drie entiteiten.
Ook de Node al een keer verwijderd en toegevoegd via Z-Wave. Maar geen verschil.
Het moet kunnen, want mijn LED staat ook uit. Dat heb ik alleen al een hele lange tijd geleden geregeld, kostte toen wel wat moeite maar weet niet meer wat de truc uiteindelijk was.Sp33dFr34k schreef op donderdag 12 maart 2020 @ 08:16:
Bedankt voor jullie reacties
[...]
Net meteen gaan checken, maar helaas...
[...]
Ik heb in het begin 1x gedrukt ipv 3x (in die link stond 3x, vandaar), maar ook dat mocht niet baten.
Het rare is, hij slaat de setting wel op maar negeert hem gewoon lijkt het..?
Sometimes you need to plan for coincidence
Hmmm, dat is jammer dat je het niet meer weet. Heb jij dezelfde PIR? Mijn broertje gaf me als tip om het zwave netwerk te stoppen, config aanpassen en weer starten. Dat vanavond maar eens proberen dan...Hmmbob schreef op donderdag 12 maart 2020 @ 09:15:
[...]
Het moet kunnen, want mijn LED staat ook uit. Dat heb ik alleen al een hele lange tijd geleden geregeld, kostte toen wel wat moeite maar weet niet meer wat de truc uiteindelijk was.
i7 9700k + Be-Quiet Dark Rock 4 Pro | Gigabyte Z390 Aorus Ultra | Gigabyte RTX5070Ti | Samsung 970 Pro 512GB + 860 EVO 1TB + 860 QVO 4TB | 2x8GB DDR4 3000Mhz | Seasonic Platinum 660W | Fractal Design R6 | Samsung Oddyssey G7 Neo | Edifier M60
De procedure die ik in het verleden heb gebruikt:Sp33dFr34k schreef op donderdag 12 maart 2020 @ 09:27:
[...]
Hmmm, dat is jammer dat je het niet meer weet. Heb jij dezelfde PIR? Mijn broertje gaf me als tip om het zwave netwerk te stoppen, config aanpassen en weer starten. Dat vanavond maar eens proberen dan...
- Doe de z-wave config changes in HA.
- druk 1x op de knop om een wake-up te starten
- check de OZW_log.txt om na te gaan of de update door gaat.
- na 3 min druk nogmaals op de knop om de wake-up opnieuw te starten.
Met deze procedure lukte het mij vlotjes.
Belangrijste: eerst wijzigingen , dan wake-up.
Bij de wake-up vraagt de node of er nieuwe wijzigingen zijn, dit is maar zeer kort.
Met uw procedure zullen de wijzigingen maar bij de volgende wakup doorgestuurd worden.
Thanks, dat klinkt logisch, ik ga het vanavond proberen!Yelti schreef op donderdag 12 maart 2020 @ 09:50:
[...]
De procedure die ik in het verleden heb gebruikt:
- Doe de z-wave config changes in HA.
- druk 1x op de knop om een wake-up te starten
- check de OZW_log.txt om na te gaan of de update door gaat.
- na 3 min druk nogmaals op de knop om de wake-up opnieuw te starten.
Met deze procedure lukte het mij vlotjes.
Belangrijste: eerst wijzigingen , dan wake-up.
Bij de wake-up vraagt de node of er nieuwe wijzigingen zijn, dit is maar zeer kort.
Met uw procedure zullen de wijzigingen maar bij de volgende wakup doorgestuurd worden.
i7 9700k + Be-Quiet Dark Rock 4 Pro | Gigabyte Z390 Aorus Ultra | Gigabyte RTX5070Ti | Samsung 970 Pro 512GB + 860 EVO 1TB + 860 QVO 4TB | 2x8GB DDR4 3000Mhz | Seasonic Platinum 660W | Fractal Design R6 | Samsung Oddyssey G7 Neo | Edifier M60
Ik heb juist de Fibaro Roller Shutter 3 teruggestuurd omdat ik daarmee wat problemen had in mijn Z-wave netwerk (o.a. late status-updates en ruim 10 seconden freeze na een open/close command). Ben uiteindelijk overgestapt op meerdere Shelly 2.5's en die doen het perfect.RoTeK70 schreef op donderdag 12 maart 2020 @ 09:11:
[...]
Ik ben er klaar mee. Orginele Fibaro Roller Shutters besteld. De Merten gaat in de verkoop!
Ja had er net 1 aangesloten had ik ook dat freeze met de Fibaro.Phontana schreef op donderdag 12 maart 2020 @ 11:12:
[...]
Ik heb juist de Fibaro Roller Shutter 3 teruggestuurd omdat ik daarmee wat problemen had in mijn Z-wave netwerk (o.a. late status-updates en ruim 10 seconden freeze na een open/close command). Ben uiteindelijk overgestapt op meerdere Shelly 2.5's en die doen het perfect.
Heb jij de Shelly 2.5 hiervoor? Dan ga ik die bestellen en gaan ook de Fibaro's weer terug.
Wat een gedoe. Met KaKu en de ASUN-650 werkte dit top!
Ja, heb meerdere Shelly 2.5's in gebruik in Roller Shutter mode en ben er uitermate tevreden over. Naar aanleiding van die goede ervaringen heb uiteindelijk nog meerdere Shelly's gekocht. Laat maar weten mocht je vragen hebben.RoTeK70 schreef op donderdag 12 maart 2020 @ 11:53:
[...]
Ja had er net 1 aangesloten had ik ook dat freeze met de Fibaro.
Heb jij de Shelly 2.5 hiervoor? Dan ga ik die bestellen en gaan ook de Fibaro's weer terug.
Wat een gedoe. Met KaKu en de ASUN-650 werkte dit top!
Heb je ze gewoon bij Shelly zelf besteld? Zo ja hoe lang duurde dit ongeveer?Phontana schreef op donderdag 12 maart 2020 @ 11:58:
[...]
Ja, heb meerdere Shelly 2.5's in gebruik in Roller Shutter mode en ben er uitermate tevreden over. Naar aanleiding van die goede ervaringen heb uiteindelijk nog meerdere Shelly's gekocht. Laat maar weten mocht je vragen hebben.
Grt. Roland
2 maart besteld. Vandaag binnen.RoTeK70 schreef op donderdag 12 maart 2020 @ 12:26:
[...]
Heb je ze gewoon bij Shelly zelf besteld? Zo ja hoe lang duurde dit ongeveer?
Grt. Roland
Ik heb op BG en 1e lichtknoppen welke tesamen 1 lamp schakelen.
Zelfde geldt voor 1e en 2de verdieping. 2 schakelaars op 1 lamp.
Enige wat ik tegen kwam was dit:
https://community.home-as...ne-way-switches/114258/16
Gaat dat werken?
Misschien denk ik nu te simpel, maar je kunt toch met switch.toggle een hotelschakeling nabootsen?TerrorSource schreef op donderdag 12 maart 2020 @ 14:52:
Ik kan in deel1 en deel2 niks vinden over hotelschakeling. Heeft iemand dat werkend?
Ik heb op BG en 1e lichtknoppen welke tesamen 1 lamp schakelen.
Zelfde geldt voor 1e en 2de verdieping. 2 schakelaars op 1 lamp.
Enige wat ik tegen kwam was dit:
https://community.home-as...ne-way-switches/114258/16
Gaat dat werken?
What's the speed of dark?
Ik heb ze besteld bij domotica-shop.nl, had ze de volgende dag binnen. Was iets duurder maar kon er wel meteen mee aan de slag.
Geen ideeJayOne schreef op donderdag 12 maart 2020 @ 15:11:
[...]
Misschien denk ik nu te simpel, maar je kunt toch met switch.toggle een hotelschakeling nabootsen?
Ik draai de laatste versie van HACS, 0.23.2
Tot vorige week of zoiets kon ik gewoon plugins instaleren en dan met de button add to config was hij ook werkelijk geinstalleerd. Die laatste stap lukt me nu niet. Ik druk op de knop, ik krijg iets draaiend, maar hij staat vervolgens niet in mijn lovelace.yaml.
Iemand een idee?
Ok, ik heb gedaan wat je adviseerde, ik zie dit in het log:Yelti schreef op donderdag 12 maart 2020 @ 09:50:
[...]
De procedure die ik in het verleden heb gebruikt:
- Doe de z-wave config changes in HA.
- druk 1x op de knop om een wake-up te starten
- check de OZW_log.txt om na te gaan of de update door gaat.
- na 3 min druk nogmaals op de knop om de wake-up opnieuw te starten.
Met deze procedure lukte het mij vlotjes.
Belangrijste: eerst wijzigingen , dan wake-up.
Bij de wake-up vraagt de node of er nieuwe wijzigingen zijn, dit is maar zeer kort.
Met uw procedure zullen de wijzigingen maar bij de volgende wakup doorgestuurd worden.
2020-03-12 17:35:23.726 Info, Node002, Value::Set - COMMAND_CLASS_CONFIGURATION - Motion detection LED indication - 10 - 1 - Disable
Dat lijkt me goed.
Daarna een aantal minuten gewacht, nog een keer op de knop gedrukt. Maar helaas, nog steeds hetzelfde...
Wat mijn broertje zei, stoppen van het netwerk, config aanpassen, dan weer starten werkt ook niet. Je kunt geen config nodes aanpassen als het zwave netwerk gestopt is namelijk.
Waarom is dit zo moeilijk...

i7 9700k + Be-Quiet Dark Rock 4 Pro | Gigabyte Z390 Aorus Ultra | Gigabyte RTX5070Ti | Samsung 970 Pro 512GB + 860 EVO 1TB + 860 QVO 4TB | 2x8GB DDR4 3000Mhz | Seasonic Platinum 660W | Fractal Design R6 | Samsung Oddyssey G7 Neo | Edifier M60
Je bedoelt onder resources in je lovelace-ui.yaml? Gewoon even handmatig toevoegen?maartend schreef op donderdag 12 maart 2020 @ 17:31:
Ok. Ik stel hen nogmaals.
Ik draai de laatste versie van HACS, 0.23.2
Tot vorige week of zoiets kon ik gewoon plugins instaleren en dan met de button add to config was hij ook werkelijk geinstalleerd. Die laatste stap lukt me nu niet. Ik druk op de knop, ik krijg iets draaiend, maar hij staat vervolgens niet in mijn lovelace.yaml.
Iemand een idee?
ja, dat kan ik. Maar daar gaat het me niet om. Ik wil weten waarom het niet automatisch werkt.JBS schreef op donderdag 12 maart 2020 @ 18:03:
[...]
Je bedoelt onder resources in je lovelace-ui.yaml? Gewoon even handmatig toevoegen?
Nu wil ik eigenlijk van mijn huidige alarm systeem af (de maandelijkste worden frequent verhoogt en begint wel een erge melkkoe te worden ;-))
Mijn huidige alarm systeem is al draadloos.
Wat ik eigenlijk wil is:
- deurcontacten
- beweging detectoren
- Rook melders
- Sirene
Daarnaast wil ik het alarm ook kunnen uit/aan zetten via een alarm panel (met code). En hier loop ik wel een beetje vast. Heeft iemand hier überhaupt iets voor. Een los panel, of ik zat ook nog te denken aan een Google Nest Hub oid.
Ik zit erg te twijfelen tussen Zwave en Zigbee, ZWave heeft mijn voorkeur (vraag me niet waarom, het klinkt stabieler, 1 protocol)
Kwam vandaag ook het Ring Alarm Systeem tegen, maar die is in NL nog niet leverbaar.
Heeft iemand een soort gelijke setup, of hieraan gedacht en toch iets anders gekozen.
PSNID : HoefMeistert
1
2
3
4
5
6
7
8
9
10
| logins: - username: Nieuwe gebruiker die ik heb aangemaakt password: wachtwoord van deze nieuwe gebruiker anonymous: false customize: active: false folder: mosquitto certfile: fullchain.pem keyfile: privkey.pem require_certificate: false |
Hoe kan ik dit testen of dit werkt voordat ik de gegevens invul binnen Shelly als deze binnenkomen.
Verder wordt er steeds gesproken over het IP-adres van de Mosquitto MQTT broker. Maar dit is toch in dit geval gewoon het IP adres van waar ik HA op benader. In mijn geval IP-Adres van de Raspberry. Misschien aangevuld met de poort 1883?
Dus kan ik dit eventueel testen op een simpele manier?
Bednakt alvast.
Kan je zien wat in de logs wat er gebeurt als je eenmaal op de knop duwt? Normaal zou je de wake-up moeten zien. En dan zouden de settings moeten doorkomen.Sp33dFr34k schreef op donderdag 12 maart 2020 @ 17:45:
[...]
Ok, ik heb gedaan wat je adviseerde, ik zie dit in het log:
2020-03-12 17:35:23.726 Info, Node002, Value::Set - COMMAND_CLASS_CONFIGURATION - Motion detection LED indication - 10 - 1 - Disable
Dat lijkt me goed.
Daarna een aantal minuten gewacht, nog een keer op de knop gedrukt. Maar helaas, nog steeds hetzelfde...
Wat mijn broertje zei, stoppen van het netwerk, config aanpassen, dan weer starten werkt ook niet. Je kunt geen config nodes aanpassen als het zwave netwerk gestopt is namelijk.
Waarom is dit zo moeilijk...
Ik moet zeggen dat ik die optie helemaal niet heb, maar mogelijk komt dat omdat ik Lovelace in YAML mode gebruik.maartend schreef op donderdag 12 maart 2020 @ 18:08:
[...]
ja, dat kan ik. Maar daar gaat het me niet om. Ik wil weten waarom het niet automatisch werkt.
Zie je niets in je log verschijnen?
Ik heb een static_ip ingesteld en weer krijg ik een foutmelding dat er geen verbinding gemaakt kan worden.JBS schreef op maandag 9 maart 2020 @ 07:15:
[...]
Mogelijk heeft een ie een ander IP adres gekregen waardoor je integratie koppeling niet meer klopt. Neem in je ESPHome YAML eens op dat ie een statisch IP krijgt?
1
2
3
| INFO Successfully compiled program. INFO Connecting to 192.168.1.21 ERROR Connecting to 192.168.1.21:8266 failed: [Errno 113] No route to host |
Ik moet iedere keer het mailback accespoint gebruiken om weer verbinding te krijgen.
Een andere configuratie kan ik dus niet maken en uploaden.
Daarna het ik nog 2 nieuwe esp gebruikt en steeds hetzelfde probleem.
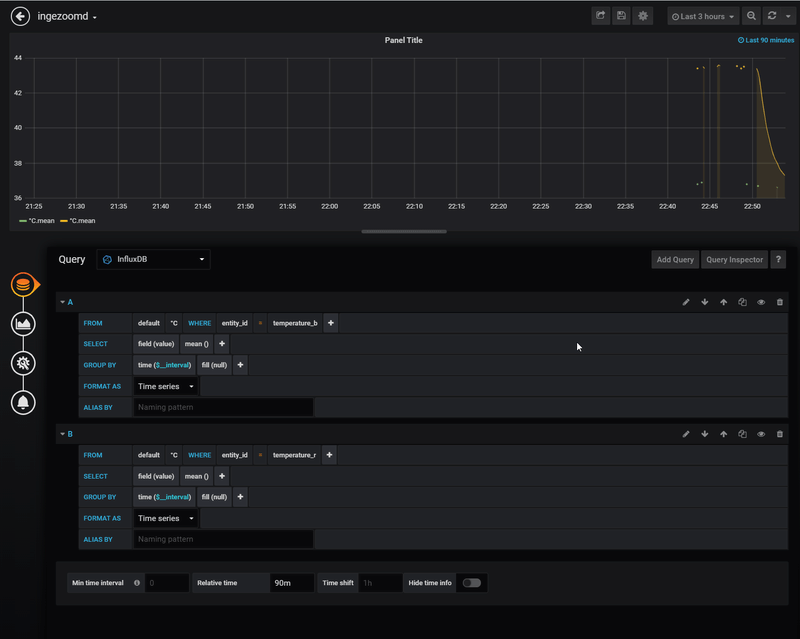
Nu gebruik ik influxdb en grafana (het gaat om influxdb).
Helaas heb ik steeds na het even gebruiken van influxdb (een uur of 2) dat mijn raspberry zeer traag gaat reageren en de database stuk is.
De sys log meldt mij dit: "influxdbdatabase no accesible".
Momenteel net homeassistant gerestart dus heb de foutmelding helaas niet van te voren gekopierd.
Ik heb het idee dat mijn raspberry overspoeld wordt met data vanuit mijn nodemcu kan dit?
Op mijn nodemcu draait ESPeasy en 3tal ds18b20's
sensor delay: 20
Message Delay (ms): 1000 (2500 heeft ook niet gebaat).
Of de data echt goed binnenkomt weet ik niet zeker.
Als ik naar het topic luister in homeassistant blijft de data netjes binnenkomen.
Maar als ik in grafana kijk zie ik dit, de puntjes zijn nou niet geweldig verdeeld.

Ik weet zelf even niet zo goed waar ik moet kijken, waar moet ik beginnen ?
Ik heb graag dat dit allemaal stabiel gaat werken zodat dit een volledige kerstboom kan worden van 50-100 sensoren (verschillende typen).
Alleen Homeassistant en domoticz is elke keer weer wat deprimerend als het niet werkt.
configuration.yaml
1
2
3
4
5
6
7
8
9
10
11
12
13
14
15
16
17
18
19
20
21
22
23
24
25
26
27
28
29
30
31
32
33
34
35
36
37
38
39
40
41
42
43
44
| # Configure a default setup of Home Assistant (frontend, api, etc) default_config: # Uncomment this if you are using SSL/TLS, running in Docker container, etc. # http: # base_url: example.duckdns.org:8123 # Text to speech tts: - platform: google_translate group: !include groups.yaml automation: !include automations.yaml script: !include scripts.yaml scene: !include scenes.yaml # Example configuration.yaml entry sensor: - platform: mqtt state_topic: "/slaapkamer/DS-sensor/Temp A" name: "Temperature A" unit_of_measurement: '°C' # value_template: "{{ value_json.temperature }}" - platform: mqtt state_topic: "/slaapkamer/DS-sensor2/Temp R" name: "Temperature R" unit_of_measurement: '°C' # value_template: "{{ value_json.temperature }}" - platform: mqtt state_topic: "/slaapkamer/DS-sensor3/Temp B" name: "Temperature B" unit_of_measurement: '°C' # value_template: "{{ value_json.temperature }}" influxdb: host: a0d7b954-influxdb port: 8086 database: homeassistant username: homeassistant password: ******** max_retries: 10 default_measurement: state |
influxdb config
1
2
3
4
5
6
7
8
9
| auth: false reporting: true ssl: false certfile: fullchain.pem keyfile: privkey.pem envvars: - name: INFLUXDB_HTTP_LOG_ENABLED value: 'true' log_level: debug |
Absoluut relatief, relatief absoluut.
Wat ik meestal doe in dit soort gevallen: Compile de code, download de .bin en flash deze met tool https://github.com/esphome/esphome-flasher op je ESP aangesloten op je computer met CP2102 USB naar serial converter: https://nl.aliexpress.com/item/32694152202.html19roland70 schreef op donderdag 12 maart 2020 @ 22:33:
[...]
Ik heb een static_ip ingesteld en weer krijg ik een foutmelding dat er geen verbinding gemaakt kan worden.
code:
1 2 3 INFO Successfully compiled program. INFO Connecting to 192.168.1.21 ERROR Connecting to 192.168.1.21:8266 failed: [Errno 113] No route to host
Ik moet iedere keer het mailback accespoint gebruiken om weer verbinding te krijgen.
Een andere configuratie kan ik dus niet maken en uploaden.
Daarna het ik nog 2 nieuwe esp gebruikt en steeds hetzelfde probleem.
Je ziet in die flash tool dan ook de log met mogelijk oorzaken van het niet succesvol booten of verbinden. Bijvoorbeeld een IP conflict.
Bij het wijzigen van dynamisch IP naar statisch IP en OTA flashen loop je overigens vaak tegen verbindingsproblemen aan. Er wordt geprobeerd verbinding te maken het oude adres wat dan niet meer lukt. Bovenstaande is dan ook het handigste.
Maar eigenlijk hoort dit hier wat minder thuis, wellicht iets voor Het grote ESP topic
[ Voor 16% gewijzigd door JBS op 13-03-2020 09:26 ]
Mijn gok, dat is er verandert? Klinkt namelijk dat HACS zich alleen actief maakt in de config.yaml maar dat de toevoeging aan Lovelace simpelweg gebeurde omdat die op automatisch stond.JBS schreef op donderdag 12 maart 2020 @ 21:05:
[...]
Ik moet zeggen dat ik die optie helemaal niet heb, maar mogelijk komt dat omdat ik Lovelace in YAML mode gebruik.
Zie je niets in je log verschijnen?
Dat moet niet! OF je maakt een HA gebruiker aan OF je voegt daar een gebruiker toeRoTeK70 schreef op donderdag 12 maart 2020 @ 18:31:
Nieuwe gebruiker binnen HA aangemaakt voor Mosquitto. Deze ingevuld in configuratiebestand van Mosquitto. (zie hieronder)
Zelf verbinding maken met de broker. Veruit makkelijkste programma daarvoor vind ik MQTT Explorer.Hoe kan ik dit testen of dit werkt voordat ik de gegevens invul binnen Shelly als deze binnenkomen.
Ja, vaak heeft port gewoon zijn eigen invulveld of is het vanzelf duidelijk.Verder wordt er steeds gesproken over het IP-adres van de Mosquitto MQTT broker. Maar dit is toch in dit geval gewoon het IP adres van waar ik HA op benader. In mijn geval IP-Adres van de Raspberry. Misschien aangevuld met de poort 1883?
@alaintje Wat gebruik je als opslag? Zoveel influx data op een SD-kaart is vragen om problemen...
[ Voor 52% gewijzigd door Septillion op 13-03-2020 09:39 ]
ah dat verklaart. Ik geloof een 64gb samsung class 10. niet 100% zeker.Septillion schreef op vrijdag 13 maart 2020 @ 09:27:
[...]
@alaintje Wat gebruik je als opslag? Zoveel influx data op een SD-kaart is vragen om problemen...
Werkt een USB stick al beter dan?
Voor nu wil ik even bij de raspberry blijven, straks kan ik altijd naar een dedicated pc'tje toe.
Ik heb nu overigens een aantal cards van mijn dashboard verwijderd (waar ook de sensors uit te lezen waren) in home assistant en ik heb nu nog amper lag, plus hij is nog niet gecrasht sinds gisteravond. De data komt wel nog zo sporadisch binnen op grafana te zien.
[ Voor 23% gewijzigd door alaintje op 13-03-2020 09:46 ]
Absoluut relatief, relatief absoluut.
OK dankjewel, dan ga ik eerst even met een USB-stick aan de slag binnenkort.Septillion schreef op vrijdag 13 maart 2020 @ 10:44:
Schijnbaar werkt dat al wel iets beter. Maar iets als een SSD is veel stabieler. Kan wel met een Pi, maar is iets lastiger. Maar daarmee heb je wel een prima stabiel systeem.
Wellicht ook handiger om via docker te draaien denk ik. Dan kan ik nog wat anders er langs draaien. alhoewel ik dan het probleem alleen maar erger maak.
Is een image van homeassistant makkelijk mee te nemen naar een andere machine, of is dat onverstandig?
Absoluut relatief, relatief absoluut.
Zomaar image overzetten naar andere omgeving zou ik niet doen (en werkt waarschijnlijk vaak niet). Van Pi naar Pi (zelfde type) wel. Maar snapshots werken altijd
Ik ben deze week over van sd naar ssd, simpelste is een snapshot maken en die op een verse installatie terug zetten.alaintje schreef op vrijdag 13 maart 2020 @ 12:49:
[...]
OK dankjewel, dan ga ik eerst even met een USB-stick aan de slag binnenkort.
Wellicht ook handiger om via docker te draaien denk ik. Dan kan ik nog wat anders er langs draaien. alhoewel ik dan het probleem alleen maar erger maak.
Is een image van homeassistant makkelijk mee te nemen naar een andere machine, of is dat onverstandig?
Daar wil ik ook mee bezig. Heb je nog een goede handleiding gevonden, en is je hardware door een USB<>SATA kabel gedaan? (https://www.coolblue.nl/e...-5-inch-sata-adapter.html)JackPoint schreef op vrijdag 13 maart 2020 @ 14:22:
[...]
Ik ben deze week over van sd naar ssd, simpelste is een snapshot maken en die op een verse installatie terug zetten.
Ik heb zelf een RPI 3+ en heb https://www.mediamarkt.nl...b-3-1-240-gb-1618199.html gekocht als ssd. Daarop de HA image gezet en aangesloten. Dat werkt verder hetzelfde als je het op een sd zet. Hangt wel van je RPI af of je 'zomaar' van usb kan booten.Slaut schreef op vrijdag 13 maart 2020 @ 14:37:
[...]
Daar wil ik ook mee bezig. Heb je nog een goede handleiding gevonden, en is je hardware door een USB<>SATA kabel gedaan? (https://www.coolblue.nl/e...-5-inch-sata-adapter.html)

1
2
3
4
5
| INFO (Thread-2) [homeassistant.components.rfxtrx.sensor] Automatic add rfxtrx.sensor: 071602080085b370 INFO (Thread-2) [homeassistant.components.rfxtrx.sensor] Automatic add rfxtrx.sensor: 071602090087b560 INFO (Thread-2) [homeassistant.components.rfxtrx.sensor] Automatic add rfxtrx.sensor: 0716000d00770050 INFO (Thread-2) [homeassistant.components.rfxtrx.sensor] Automatic add rfxtrx.sensor: 071602120081b760 INFO (Thread-2) [homeassistant.components.rfxtrx.sensor] Automatic add rfxtrx.sensor: 0716022800420650 |
Echter hierna vind hij geen nieuwe sensors meer. Maar de bestaande sensors worden ook niet geupdate bij het indrukken van het knopje.
p.s. Ik gebruik dit knopje als een Netflix pauze knopje voor een 3 jarige. Dit heeft vroeger gewerkt in HomeSeer maar nu lukt het me nog niet. De batterij is vervangen en de RFXtrx433e zit op firmware EXT1 1025
[ Voor 3% gewijzigd door raymonvdm op 13-03-2020 18:33 ]
Probeer eens met de laatste versie Pro1 firmware in de RFXtrx433E.raymonvdm schreef op vrijdag 13 maart 2020 @ 18:33:
Is er toevallig iemand die de SelectPlus (200689103) deurbel knopje gebruikt in combinatie met HomeAssistant (via RFXtrx) het lijkt erop dat hij het knopje meerdere keren detecteert na een herstart
code:
1 2 3 4 5 INFO (Thread-2) [homeassistant.components.rfxtrx.sensor] Automatic add rfxtrx.sensor: 071602080085b370 INFO (Thread-2) [homeassistant.components.rfxtrx.sensor] Automatic add rfxtrx.sensor: 071602090087b560 INFO (Thread-2) [homeassistant.components.rfxtrx.sensor] Automatic add rfxtrx.sensor: 0716000d00770050 INFO (Thread-2) [homeassistant.components.rfxtrx.sensor] Automatic add rfxtrx.sensor: 071602120081b760 INFO (Thread-2) [homeassistant.components.rfxtrx.sensor] Automatic add rfxtrx.sensor: 0716022800420650
Echter hierna vind hij geen nieuwe sensors meer. Maar de bestaande sensors worden ook niet geupdate bij het indrukken van het knopje.
p.s. Ik gebruik dit knopje als een Netflix pauze knopje voor een 3 jarige. Dit heeft vroeger gewerkt in HomeSeer maar nu lukt het me nog niet. De batterij is vervangen en de RFXtrx433e zit op firmware EXT1 1025
Ben ik idd van plan , want kan er totaal niet bijJBS schreef op woensdag 11 maart 2020 @ 21:01:
[...]
Sluit even een monitor aan, geeft je wat meer info.
heb helaas geen micro hdmi liggen, dus wordt nog bestellen ook
Net nog eens geprobeerd, lijkt in de logs wel goed te gaan?Yelti schreef op donderdag 12 maart 2020 @ 20:53:
[...]
Kan je zien wat in de logs wat er gebeurt als je eenmaal op de knop duwt? Normaal zou je de wake-up moeten zien. En dan zouden de settings moeten doorkomen.
2020-03-13 21:56:59.234 Info, Node003, Received SensorBinary report: Sensor:12 State=On
2020-03-13 21:56:59.234 Detail, Node003, Refreshed Value: old value=false, new value=true, type=bool
2020-03-13 21:56:59.234 Detail, Node003, Changes to this value are not verified
2020-03-13 21:56:59.234 Detail, Node003, Notification: ValueChanged
2020-03-13 21:57:10.482 Info, Node003, Value::Set - COMMAND_CLASS_CONFIGURATION - Motion detection LED indication - 10 - 1 - Disable
2020-03-13 21:57:10.482 Info, Node003, Configuration::Set - Parameter=10, Value=0 Size=1
2020-03-13 21:57:10.482 Detail,
2020-03-13 21:57:10.482 Detail, Node003, Queuing (WakeUp) ConfigurationCmd_Set (Node=3): 0x01, 0x0c, 0x00, 0x13, 0x03, 0x05, 0x70, 0x04, 0x0a, 0x01, 0x00, 0x25, 0x0b, 0xb7
2020-03-13 21:57:10.482 Detail,
2020-03-13 21:57:10.482 Detail, Node003, Queuing (WakeUp) ConfigurationCmd_Get (Node=3): 0x01, 0x0a, 0x00, 0x13, 0x03, 0x03, 0x70, 0x05, 0x0a, 0x25, 0x0c, 0xb0
i7 9700k + Be-Quiet Dark Rock 4 Pro | Gigabyte Z390 Aorus Ultra | Gigabyte RTX5070Ti | Samsung 970 Pro 512GB + 860 EVO 1TB + 860 QVO 4TB | 2x8GB DDR4 3000Mhz | Seasonic Platinum 660W | Fractal Design R6 | Samsung Oddyssey G7 Neo | Edifier M60
Bedankt voor je bericht, ik zal morgen proberen om de firmware te vervangen. Wat is anders een goed alternatief knopje?b_weijenberg schreef op vrijdag 13 maart 2020 @ 21:33:
[...]
Probeer eens met de laatste versie Pro1 firmware in de RFXtrx433E.
Ik denk niet dat Pro1 firmware gaat helpen want de knop zendt verschillende codes uit:raymonvdm schreef op vrijdag 13 maart 2020 @ 22:41:
[...]
Bedankt voor je bericht, ik zal morgen proberen om de firmware te vervangen. Wat is anders een goed alternatief knopje?
------------------------------------------------
14-3-2020 08:11:30:932= 071602080085B370
Packettype = Chime
subtype = SelectPlus
Sequence nbr = 8
ID = 0085B3 decimal:34227
Signal level = 7 -64dBm
Simulate: 071602090087B560
------------------------------------------------
14-3-2020 08:11:40:571= 071602090087B560
Packettype = Chime
subtype = SelectPlus
Sequence nbr = 9
ID = 0087B5 decimal:34741
Signal level = 6 -72dBm
Simulate: 0716000D00770050
------------------------------------------------
14-3-2020 08:11:51:482= 0716000D00770050
Packettype = Chime
subtype = Byron SX
Sequence nbr = 13
ID = 0077 decimal:119
Sound = undefined sound:0
Signal level = 5 -80dBm
Simulate: 071602120081B760
------------------------------------------------
14-3-2020 08:12:12:199= 071602120081B760
Packettype = Chime
subtype = SelectPlus
Sequence nbr = 18
ID = 0081B7 decimal:33207
Signal level = 6 -72dBm
Simulate: 0716022800420650
------------------------------------------------
14-3-2020 08:12:37:976= 0716022800420650
Packettype = Chime
subtype = SelectPlus
Sequence nbr = 40
ID = 004206 decimal:16902
Signal level = 5 -80dBm
Ik zou nog eens een andere batterij proberen.
Sommige SelectPlus knopjes gebruiken Lighting4 en daar ontvang je meerdere packets van in de oude firmware.
Dit is niet jouw situatie maar multiple Lighting4 packets is in Pro 1042 firmware opgelost: http://blog.rfxcom.com/
Als alle protocollen die je gebruikt in Pro1 ondersteund zijn zou ik die versie gebruiken omdat daar redelijk veel verbeteringen in zitten. Zie hfdstk 2.2.2 in de RFXtrx User Guide voor de lijst van ondersteunde protocollen in elke versie.
Ik zie nog geen wake up van je sensor.
Kan je eens de logs tonen als je eenmaal op de knop van je sensor hebt gedrukt?
Sp33dFr34k schreef op vrijdag 13 maart 2020 @ 21:57:
[...]
Net nog eens geprobeerd, lijkt in de logs wel goed te gaan?
2020-03-13 21:56:59.234 Info, Node003, Received SensorBinary report: Sensor:12 State=On
2020-03-13 21:56:59.234 Detail, Node003, Refreshed Value: old value=false, new value=true, type=bool
2020-03-13 21:56:59.234 Detail, Node003, Changes to this value are not verified
2020-03-13 21:56:59.234 Detail, Node003, Notification: ValueChanged
2020-03-13 21:57:10.482 Info, Node003, Value::Set - COMMAND_CLASS_CONFIGURATION - Motion detection LED indication - 10 - 1 - Disable
2020-03-13 21:57:10.482 Info, Node003, Configuration::Set - Parameter=10, Value=0 Size=1
2020-03-13 21:57:10.482 Detail,
2020-03-13 21:57:10.482 Detail, Node003, Queuing (WakeUp) ConfigurationCmd_Set (Node=3): 0x01, 0x0c, 0x00, 0x13, 0x03, 0x05, 0x70, 0x04, 0x0a, 0x01, 0x00, 0x25, 0x0b, 0xb7
2020-03-13 21:57:10.482 Detail,
2020-03-13 21:57:10.482 Detail, Node003, Queuing (WakeUp) ConfigurationCmd_Get (Node=3): 0x01, 0x0a, 0x00, 0x13, 0x03, 0x03, 0x70, 0x05, 0x0a, 0x25, 0x0c, 0xb0
De methode werkt enkel bij nieuwe installaties:
Dump image naar de kaart
Dump image naar SSD.
Op de SD-kaart verwijder je de 2e partitie
Op de SSD verwijder je de 2e partitie en maak je een nieuwe aan met dezelfde start sector en gewenste grootte. De ext4 signature moet je houden.
Alles in de pi en booten die handel.
Daarna nog een resize2fs uitvoeren op de 2 partitie van je SSD en je beschikt over alle ruimte.
Septillion schreef op vrijdag 13 maart 2020 @ 14:58:
Ofwel, atm alleen RP3 of de RP2 v1.2 (BCM2837 modellen). Voor de RP4 zit het helaas nog steeeeeds in de pijplijn...
Als ik eenmaal op de knop druk is dit mijn log:Yelti schreef op zaterdag 14 maart 2020 @ 09:52:
Uit deze log blijkt dat hij de instellingen klaarzet nadat je de aanpassingen hebt uitgevoerd.
Ik zie nog geen wake up van je sensor.
Kan je eens de logs tonen als je eenmaal op de knop van je sensor hebt gedrukt?
[...]
2020-03-14 09:59:28.480 Detail, Node003, Received: 0x01, 0x18, 0x00, 0x13, 0x21, 0x00, 0x00, 0x02, 0x00, 0xc7, 0x7f, 0x7f, 0x7f, 0x7f, 0x00, 0x00, 0x03, 0x00, 0x00, 0x00, 0x00, 0x03, 0x01, 0x00, 0x00, 0x11
2020-03-14 09:59:28.480 Detail, Node003, ZW_SEND_DATA Request with callback ID 0x21 received (expected 0x21)
2020-03-14 09:59:28.480 Info, Node003, Request RTT 27 Average Request RTT 27
2020-03-14 09:59:28.480 Info, Node003, Node 3 has been marked as asleep
2020-03-14 09:59:28.480 Detail, Expected callbackId was received
2020-03-14 09:59:28.480 Detail, Expected reply was received
2020-03-14 09:59:28.480 Detail, Message transaction complete
2020-03-14 09:59:28.480 Detail,
2020-03-14 09:59:28.480 Detail, Node003, Removing current message
2020-03-14 09:59:28.480 Detail, Node003, Notification: Notification - Node Asleep
i7 9700k + Be-Quiet Dark Rock 4 Pro | Gigabyte Z390 Aorus Ultra | Gigabyte RTX5070Ti | Samsung 970 Pro 512GB + 860 EVO 1TB + 860 QVO 4TB | 2x8GB DDR4 3000Mhz | Seasonic Platinum 660W | Fractal Design R6 | Samsung Oddyssey G7 Neo | Edifier M60
Nu probeer ik de integration toe te voegen. Maar hier gaat het mis. In de Phoscon GUI moet ik dan op "Authenticate app" klikken, en dan heb ik 60 seconde om een API key op te halen. Dan ga ik vlug naar instellingen->integraties en probeer ik Deconz toe te voegen met ip en poort 80. Vervolgens krijg ik de melding:
"Koppel met deCONZ
Ontgrendel je deCONZ gateway om te registreren met Home Assistant.
Ga naar deCONZ systeeminstellingen (Instellingen -> Gateway -> Geavanceerd)
Druk op de knop "Gateway ontgrendelen"
Kon geen API-sleutel ophalen"
Dat heb ik dus gedaan, maar alsnog zegt Home Assistant dat hij geen API key kan ophalen. Wat doe ik fout?
1
2
3
4
5
6
7
8
9
10
11
12
13
| 2020-03-14 09:21:52.007 Info, Node017, Received Wakeup Notification from node 17 2020-03-14 09:21:52.007 Info, Node017, Node 17 has been marked as awake 2020-03-14 09:21:52.007 Detail, Node017, Queuing (WakeUp) WakeUpCmd_NoMoreInformation (Node=17): 0x01, 0x09, 0x00, 0x13, 0x11, 0x02, 0x84, 0x08, 0x25, 0x11, 0x4e 2020-03-14 09:21:52.007 Detail, Node017, Notification: Notification - Node Awake 2020-03-14 09:21:52.014 Info, Node017, Sending (WakeUp) message (Callback ID=0x11, Expected Reply=0x13) - WakeUpCmd_NoMoreInformation (Node=17): 0x01, 0x09, 0x00, 0x13, 0x11, 0x02, 0x84, 0x08, 0x25, 0x11, 0x4e 2020-03-14 09:21:52.023 Detail, Node017, Received: 0x01, 0x04, 0x01, 0x13, 0x01, 0xe8 2020-03-14 09:21:52.024 Detail, Node017, ZW_SEND_DATA delivered to Z-Wave stack 2020-03-14 09:21:52.151 Detail, Node017, Received: 0x01, 0x07, 0x00, 0x13, 0x11, 0x00, 0x00, 0x0d, 0xf7 2020-03-14 09:21:52.152 Detail, Node017, ZW_SEND_DATA Request with callback ID 0x11 received (expected 0x11) 2020-03-14 09:21:52.152 Info, Node017, Request RTT 137 Average Request RTT 150 2020-03-14 09:21:52.152 Info, Node017, Node 17 has been marked as asleep 2020-03-14 09:21:52.153 Detail, Node017, Removing current message 2020-03-14 09:21:52.153 Detail, Node017, Notification: Notification - Node Asleep |
Welk model van sensor heb je eigenlijk?
Ik heb nog de eerste versie en kan de led niet uitzetten.
[quote]Yelti schreef op zaterdag 14 maart 2020 @ 09:52:
Uit deze log blijkt dat hij de instellingen klaarzet nadat je de aanpassingen hebt uitgevoerd.
Ik zie nog geen wake up van je sensor.
Kan je eens de logs tonen als je eenmaal op de knop van je sensor hebt gedrukt?
Sp33dFr34k schreef op zaterdag 14 maart 2020 @ 10:03:
[...]
Als ik eenmaal op de knop druk is dit mijn log:
2020-03-14 09:59:28.480 Detail, Node003, Received: 0x01, 0x18, 0x00, 0x13, 0x21, 0x00, 0x00, 0x02, 0x00, 0xc7, 0x7f, 0x7f, 0x7f, 0x7f, 0x00, 0x00, 0x03, 0x00, 0x00, 0x00, 0x00, 0x03, 0x01, 0x00, 0x00, 0x11
2020-03-14 09:59:28.480 Detail, Node003, ZW_SEND_DATA Request with callback ID 0x21 received (expected 0x21)
2020-03-14 09:59:28.480 Info, Node003, Request RTT 27 Average Request RTT 27
2020-03-14 09:59:28.480 Info, Node003, Node 3 has been marked as asleep
2020-03-14 09:59:28.480 Detail, Expected callbackId was received
2020-03-14 09:59:28.480 Detail, Expected reply was received
2020-03-14 09:59:28.480 Detail, Message transaction complete
2020-03-14 09:59:28.480 Detail,
2020-03-14 09:59:28.480 Detail, Node003, Removing current message
2020-03-14 09:59:28.480 Detail, Node003, Notification: Notification - Node Asleep
Dit topic is gesloten.
Zet je code tussen ~[code=yaml] ~[/code] tags om het goed leesbaar te houden.
Lees ook eerst even de topicstart voor je je vraag plaatst, wellicht wordt je vraag daar al beantwoord.