informatie->energiemeting (mocht je dat niet zien even poosje de info knop ingedrukt houden in het hoofdmenu)
Bij mijn bij 6.2 Info/Energiemeting, vereist (stom genoeg) minstens toegang als geavanceerde gebruiker.42erik schreef op dinsdag 3 december 2024 @ 19:26:
Serieus? Ja, dan hoef ik niet te wachten nee.
Weet je toevallig uit je hoofd waar ik die in de menu's vind?
Daikin 2x8kW EBLA08E3V3+EHYHBX08AAV3+EKHWS200D3V3 - P1P2MQTT bridge - HA - USBtin - Zehnder Q600 / gasloos
Hij ging later pas stil staan op een bepaalde waarde. Maar nu breekt mijn klomp: ik zie nu dat ie weer is gaan (op)lopen! Ik denk dat dat gebeurd is na de laatste firmware update die ze van Daikin gedaan hebben. Ik heb het daarna niet meer gecontroleerd omdat ik inmiddels al een Zigbee power meter had, maar hij lijkt het nu dus weer te doen.....arnoldniessen schreef op dinsdag 3 december 2024 @ 19:20:
[...]
Stil op 0 of later pas? Vreemd genoeg is mijn verbruiksteller voor de compressor na 3 jaar stil blijven staan. Ik vermoed bij een omschakelingsactie mijnerzijds tussen externe E_meter (via de puls-ingang) en interne. Maar de teller voor totaalverbruik loopt nog wel door...
Hallo allemaal,
Heb even door de 157 pagina's proberen te ploegen maar geen antwoord gevonden.
Mijn systeem doet de laatste 2 dagen vreemd. Ook zonder vraag van de AAN/UIT thermostaat Anna gaat de WP (op lager vermogen dan ervoor) draaien. Het relais van Anna gaat uit, dat heb ik gecheckt.
Enig idee waar deze trigger om weer te gaan lopen vandaan kan komen?
Nadat ik de hoofdschakelaar van de WP heb uitgezet lijkt hij (voor nu) uit te blijven. Afgelopen nacht hetzelfde fenomeen gezien.
Heb even door de 157 pagina's proberen te ploegen maar geen antwoord gevonden.
Mijn systeem doet de laatste 2 dagen vreemd. Ook zonder vraag van de AAN/UIT thermostaat Anna gaat de WP (op lager vermogen dan ervoor) draaien. Het relais van Anna gaat uit, dat heb ik gecheckt.
Enig idee waar deze trigger om weer te gaan lopen vandaan kan komen?
Nadat ik de hoofdschakelaar van de WP heb uitgezet lijkt hij (voor nu) uit te blijven. Afgelopen nacht hetzelfde fenomeen gezien.
:strip_exif()/f/image/80pdFmK3RkqlksXwBIBxVoUe.jpg?f=fotoalbum_large)
Geen ervaring mee
Maar mogelijk antivries instelling ?
Mogelijk vind je in dit topic iets mbt thermostaat zelf Slimme thermostaat voor een Daikin hybride warmtepomp?
Maar mogelijk antivries instelling ?
Mogelijk vind je in dit topic iets mbt thermostaat zelf Slimme thermostaat voor een Daikin hybride warmtepomp?
[ Voor 17% gewijzigd door fohn5 op 04-12-2024 22:56 ]
De thermostaat gaat via een relais alleen AAN / UIT.
Het relais was niet geschakeld. Dat heb ik gecheckt. Dus de trigger kwam van elders uit de besturing.
Ook vreemd dat hij nadat ik hem met de hoofdschakelaar heb uitgezet niet meer is aangesprongen (er is ook geen vraag van de thermostaat want die staat laag)
Het relais was niet geschakeld. Dat heb ik gecheckt. Dus de trigger kwam van elders uit de besturing.
Ook vreemd dat hij nadat ik hem met de hoofdschakelaar heb uitgezet niet meer is aangesprongen (er is ook geen vraag van de thermostaat want die staat laag)
[ Voor 11% gewijzigd door AC74 op 05-12-2024 17:18 ]
Weet je zeker dat het contact van je relais niet blijft "plakken"?AC74 schreef op donderdag 5 december 2024 @ 17:16:
De thermostaat gaat via een relais alleen AAN / UIT.
Het relais was niet geschakeld. Dat heb ik gecheckt. Dus de trigger kwam van elders uit de besturing.
Ook vreemd dat hij nadat ik hem met de hoofdschakelaar heb uitgezet niet meer is aangesprongen (er is ook geen vraag van de thermostaat want die staat laag)
Ik bedacht mij opeens: de Anna mag toch maar max. 24V schakelen? Op het schakelcontact van de Daikin staat nl. 230VAC. Grote kans dat daardoor je relais kapot is.arnova schreef op vrijdag 6 december 2024 @ 09:59:
[...]
Weet je zeker dat het contact van je relais niet blijft "plakken"?
Anna schakelt via een relais de 230V. Dat is afgezekerd dus. Als het relais zou blijven hangen zou de WP op hetzelfde vermogen weer opstarten om zijn setpoint te halen. Dat deed hij niet. Dus ik vermoed een ander trigger.arnova schreef op vrijdag 6 december 2024 @ 11:00:
[...]
Ik bedacht mij opeens: de Anna mag toch maar max. 24V schakelen? Op het schakelcontact van de Daikin staat nl. 230VAC. Grote kans dat daardoor je relais kapot is.
Ik heb vorige week de Honeywell BDR91T aangesloten op onze Daikin unit. Dat leek eerst goed te werken maar vandaag merkten we toch dat de gewenste temperatuur niet werd bereikt.
Er is warmtevraag, zie op de unit het lampje branden van warmtevraag, zie het blaadje op de Daikin interface dat de warmtepomp draait maar de aanvoer temperatuur is veel te laag.
Wanneer ik de Daikin thermostaat weer in gebruik neem merk ik dat de warmtepomp ineens op veel hogere temperatuur gaat stoken en we de doel temperatuur wel weer halen.
Kan iemand verklaren waarom de Daikin unit een hogere aanvoer temperatuur krijgt dan wanneer ik warmte vraag via de Honeywell module?
Er is warmtevraag, zie op de unit het lampje branden van warmtevraag, zie het blaadje op de Daikin interface dat de warmtepomp draait maar de aanvoer temperatuur is veel te laag.
Wanneer ik de Daikin thermostaat weer in gebruik neem merk ik dat de warmtepomp ineens op veel hogere temperatuur gaat stoken en we de doel temperatuur wel weer halen.
Kan iemand verklaren waarom de Daikin unit een hogere aanvoer temperatuur krijgt dan wanneer ik warmte vraag via de Honeywell module?
Modulatie op kamertemperatuur werkt (als je dat ingesteld hebt) wel op de Daikin thermostaat en werkt niet op de BDR91T, en dat kan een hoger AWT setpoint geven. Maar kan het ook zo zijn dat de BDR91T niet continue warmte vraagt?-Casper schreef op dinsdag 10 december 2024 @ 18:25:
Kan iemand verklaren waarom de Daikin unit een hogere aanvoer temperatuur krijgt dan wanneer ik warmte vraag via de Honeywell module?
Daikin 2x8kW EBLA08E3V3+EHYHBX08AAV3+EKHWS200D3V3 - P1P2MQTT bridge - HA - USBtin - Zehnder Q600 / gasloos
Ah dacht dat de Daikin alleen aan/uit accepteerde. Volgens mij had de BDR91T de hele tijd warmtevraag maar dat zal ik later deze week is eens dubbelchecken.arnoldniessen schreef op dinsdag 10 december 2024 @ 22:39:
[...]
Modulatie op kamertemperatuur werkt (als je dat ingesteld hebt) wel op de Daikin thermostaat en werkt niet op de BDR91T, en dat kan een hoger AWT setpoint geven. Maar kan het ook zo zijn dat de BDR91T niet continue warmte vraagt?
Ik begrijp hieruit dat als de BDR91T wel continu warmtevraag heeft, ik de AWT moet verhogen?
Via de relais ingang is het inderdaad alleen aan/uit, maar dan moduleert hij wel naar het AWT setpoint toe op basis van stookcurve. De Daikin thermostaat kan extra offsets aanbrengen op het setpoint mbv modulatie of mbv de klokprogramma's of mbv de offset. Modulatie valt weg, de andere twee blijven denk ik mogelijk in jouw situatie maar weet het niet zeker.-Casper schreef op woensdag 11 december 2024 @ 08:18:
Ah dacht dat de Daikin alleen aan/uit accepteerde. Volgens mij had de BDR91T de hele tijd warmtevraag maar dat zal ik later deze week is eens dubbelchecken.
Ik begrijp hieruit dat als de BDR91T wel continu warmtevraag heeft, ik de AWT moet verhogen?
Daikin 2x8kW EBLA08E3V3+EHYHBX08AAV3+EKHWS200D3V3 - P1P2MQTT bridge - HA - USBtin - Zehnder Q600 / gasloos
Goedemorgen. Ik heb sinds kort een Daikin intergas 8kW op zolder staan.
Nu heb ik geen thermostaat kabel van boven naar beneden lopen, dus de thermostaat hangt nu nog op zolder bij de binnenunit.
Uiteraard wil ik een thermostaat in de woonkamer hebben, zodat die vanaf beneden bediend kan worden en de beneden temperatuur opvangt en doorgeeft aan de binnenunit, en deze ook nog bediend kan worden via een app. Ben hier nog een absolute beginner in en heb dit niet in het forum kunnen vinden.
Nu heb ik geen thermostaat kabel van boven naar beneden lopen, dus de thermostaat hangt nu nog op zolder bij de binnenunit.
Uiteraard wil ik een thermostaat in de woonkamer hebben, zodat die vanaf beneden bediend kan worden en de beneden temperatuur opvangt en doorgeeft aan de binnenunit, en deze ook nog bediend kan worden via een app. Ben hier nog een absolute beginner in en heb dit niet in het forum kunnen vinden.
Ik heb hier hetzelfde euvel met een externe aan/uit thermostaat (evohome). Ik heb uiteindelijk een shelly ertussen gezet die, indien er geen vraag is vanuit evohome, de veiligheidsthermostaat triggered waardoor hij geforceerd uit blijft.AC74 schreef op woensdag 4 december 2024 @ 22:32:
Hallo allemaal,
Heb even door de 157 pagina's proberen te ploegen maar geen antwoord gevonden.
Mijn systeem doet de laatste 2 dagen vreemd. Ook zonder vraag van de AAN/UIT thermostaat Anna gaat de WP (op lager vermogen dan ervoor) draaien. Het relais van Anna gaat uit, dat heb ik gecheckt.
Enig idee waar deze trigger om weer te gaan lopen vandaan kan komen?
Nadat ik de hoofdschakelaar van de WP heb uitgezet lijkt hij (voor nu) uit te blijven. Afgelopen nacht hetzelfde fenomeen gezien.
[Afbeelding]
Het lijkt alleen te gebeuren bij een buitentemperatuur onder de 5 graden, maar wat precies de trigger is of waarom het voorkomt ben ik nog niet achter. Ik had hier soms hele nachten verbruik zonder vraag.
zodra de buitentemperatuur onder de 5 graden komt, start de bevriezingsbeveiliging waterleidingen.KRASH schreef op woensdag 18 december 2024 @ 12:19:
[...]
Ik heb hier hetzelfde euvel met een externe aan/uit thermostaat (evohome). Ik heb uiteindelijk een shelly ertussen gezet die, indien er geen vraag is vanuit evohome, de veiligheidsthermostaat triggered waardoor hij geforceerd uit blijft.
Het lijkt alleen te gebeuren bij een buitentemperatuur onder de 5 graden, maar wat precies de trigger is of waarom het voorkomt ben ik nog niet achter. Ik had hier soms hele nachten verbruik zonder vraag.
het hangt er dan een paar zaken af wat er gebeurt.
Heb je een monoblock en de waterinlaat temperatuur komt onder de 16 graden zal het water opgewarmd gaan worden, ook zonder warmte vraag. Dit kun je niet uitzetten, zelfs een ketel in standby mode ( uitgeschakeld via de thermostaat ) zal het water gaan opwarmen.
Heb je een splitunit kun je het met instellingen wel uitzetten.
Weet je toevallig welke instelling dat zou moeten zijn / hoe die heet? Ik heb een split, maar ik heb het niet uit kunnen krijgen.MijnCommentaar schreef op woensdag 18 december 2024 @ 13:07:
[...]
zodra de buitentemperatuur onder de 5 graden komt, start de bevriezingsbeveiliging waterleidingen.
het hangt er dan een paar zaken af wat er gebeurt.
Heb je een monoblock en de waterinlaat temperatuur komt onder de 16 graden zal het water opgewarmd gaan worden, ook zonder warmte vraag. Dit kun je niet uitzetten, zelfs een ketel in standby mode ( uitgeschakeld via de thermostaat ) zal het water gaan opwarmen.
Heb je een splitunit kun je het met instellingen wel uitzetten.
Setting 4-04 moet je op 2 zetten....KRASH schreef op woensdag 18 december 2024 @ 17:54:
[...]
Weet je toevallig welke instelling dat zou moeten zijn / hoe die heet? Ik heb een split, maar ik heb het niet uit kunnen krijgen.
Hier staat het beschreven: Janneman003 in "Daikin-Intergas hybrid. Ervaringen en discussies"
en hier
grjn in "Daikin-Intergas hybrid. Ervaringen en discussies"
en hier
grjn in "Daikin-Intergas hybrid. Ervaringen en discussies"
[ Voor 29% gewijzigd door MijnCommentaar op 18-12-2024 19:58 ]
Hallo iedereen,
Ik heb nu ongeveer 2 maanden de 8kw hybride warmtepomp van Daikin.
Maar ik heb best wel spijt.
Met name het verbruik valt me heel erg tegen.
We laten de pomp continu aanstaan op advies van de installateur. We hebben een vrij groot huis (500m2)
Beneden hebben we in 2 ruimtes vloerverwarming en in de middelste ruimte geen enkele vorm van vloerverwarming.
Boven hebben we traditionele radiatoren en vloerverwarming in de badkamer.
Echter ons verbruik van hele huis is ongeveer 50kwh per dag maar zeker met deze koude dagen wordt er gerust nog even 8m3 gas verbruikt. (dit is wel met een paar wasjes draaien, vaatwasser en tv e.d)
Het huis is recent verbouwd en met name beneden heel erg goed geisoleerd.
We hebben op het dak 21 zonnepanelen liggen maar uiteraard met dit grauwe weer hebben we er niet veel aan.
Is dit een beetje herkenbaar voor jullie?
Ik heb nu ongeveer 2 maanden de 8kw hybride warmtepomp van Daikin.
Maar ik heb best wel spijt.
Met name het verbruik valt me heel erg tegen.
We laten de pomp continu aanstaan op advies van de installateur. We hebben een vrij groot huis (500m2)
Beneden hebben we in 2 ruimtes vloerverwarming en in de middelste ruimte geen enkele vorm van vloerverwarming.
Boven hebben we traditionele radiatoren en vloerverwarming in de badkamer.
Echter ons verbruik van hele huis is ongeveer 50kwh per dag maar zeker met deze koude dagen wordt er gerust nog even 8m3 gas verbruikt. (dit is wel met een paar wasjes draaien, vaatwasser en tv e.d)
Het huis is recent verbouwd en met name beneden heel erg goed geisoleerd.
We hebben op het dak 21 zonnepanelen liggen maar uiteraard met dit grauwe weer hebben we er niet veel aan.
Is dit een beetje herkenbaar voor jullie?
[ Voor 5% gewijzigd door Denzis op 19-12-2024 09:59 ]
https://www.youtube.com/@droommotor
Dat gasverbruik is een instelling, ik denk dat je deze moet hebben: True in "Daikin-Intergas hybrid. Ervaringen en discussies"Denzis schreef op donderdag 19 december 2024 @ 09:47:
Hallo iedereen,
Ik heb nu ongeveer 2 maanden de 8kw hybride warmtepomp van Daikin.
Maar ik heb best wel spijt.
Met name het verbruik valt me heel erg tegen.
We laten de pomp continu aanstaan op advies van de installateur. We hebben een vrij groot huis (500m2)
Beneden hebben we in 2 ruimtes vloerverwarming en in de middelste ruimte geen enkele vorm van vloerverwarming.
Boven hebben we traditionele radiatoren en vloerverwarming in de badkamer.
Echter ons verbruik van hele huis is ongeveer 50kwh per dag maar zeker met deze koude dagen wordt er gerust nog even 8m3 gas verbruikt. (dit is wel met een paar wasjes draaien, vaatwasser en tv e.d)
Het huis is recent verbouwd en met name beneden heel erg goed geisoleerd.
We hebben op het dak 21 zonnepanelen liggen maar uiteraard met dit grauwe weer hebben we er niet veel aan.
Is dit een beetje herkenbaar voor jullie?
Maar met goede isolatie + vloerverwarming voor de BG moet je een prima afgifte hebben. Wat voor afgiftetemperatuur is er ingesteld, hoe zijn de stooklijnen? Naar welke kamertemperatuur verwarm je? Heb je naast de VV op de BG ook andere verwarming? Heb je een vrijstaande woning? Wat was je gas verbruik voor verwarming zonder hybride WP per jaar over meerdere jaren?
VW ID.7 Tourer Pro S | 5670 Wp JA Solar - 14x405 33° op Zuid | Twente
[ Voor 98% gewijzigd door Mika7 op 19-12-2024 13:05 ]
500m2 is niet vrij groot maar enorm..Denzis schreef op donderdag 19 december 2024 @ 09:47:
Hallo iedereen,
Ik heb nu ongeveer 2 maanden de 8kw hybride warmtepomp van Daikin.
Maar ik heb best wel spijt.
Met name het verbruik valt me heel erg tegen.
We laten de pomp continu aanstaan op advies van de installateur. We hebben een vrij groot huis (500m2)
Beneden hebben we in 2 ruimtes vloerverwarming en in de middelste ruimte geen enkele vorm van vloerverwarming.
Boven hebben we traditionele radiatoren en vloerverwarming in de badkamer.
Echter ons verbruik van hele huis is ongeveer 50kwh per dag maar zeker met deze koude dagen wordt er gerust nog even 8m3 gas verbruikt. (dit is wel met een paar wasjes draaien, vaatwasser en tv e.d)
Het huis is recent verbouwd en met name beneden heel erg goed geisoleerd.
We hebben op het dak 21 zonnepanelen liggen maar uiteraard met dit grauwe weer hebben we er niet veel aan.
Is dit een beetje herkenbaar voor jullie?
Wij verwarmen beneden 80m2 met vv en op dagen rond het vriespunt gaat er hier ook wel 30-40kwu doorheen..
@Denzis wat was je historische gasverbruik per jaar?
En hoeveel liter sanitair warm water gebruiken jullie per dag?
En hoeveel liter sanitair warm water gebruiken jullie per dag?
Kia e-niro, smartEVSE, SolarEdge O/W 3/4 kW, Ferroli wpb 90 lt., Daikin 4kW monoblock, Victron MP2-5000 + 15 kWh, gasloos 2023
Bedoel je niet 500m3? 500m2 is inderdaad vrij fors ;-)dbzfan schreef op donderdag 19 december 2024 @ 13:13:
[...]
500m2 is niet vrij groot maar enorm..
Wij verwarmen beneden 80m2 met vv en op dagen rond het vriespunt gaat er hier ook wel 30-40kwu doorheen..
Wij hebben een vrijstaand huis uit '89 zonder extra isolatie, stoken vrijwel alleen beneden met ook ca. 80m2 (LT) VVW en verbruiken ca. 20 kWh per dag rond het vriespunt.
Die 20 kW vind ik dan persoonlijk weer heel weinig. Wat voor temperatuur heb je dan?arnova schreef op donderdag 19 december 2024 @ 19:14:
[...]
Bedoel je niet 500m3? 500m2 is inderdaad vrij fors ;-)
Wij hebben een vrijstaand huis uit '89 zonder extra isolatie, stoken vrijwel alleen beneden met ook ca. 80m2 (LT) VVW en verbruiken ca. 20 kWh per dag rond het vriespunt.
Herkenbaar ja. Hier ook groot huis. Je kan waarschijnlijk nog wel iets besparen door de evenwichtstemperatuur te verlagen zodat de cv ketel wat minder snel aan gaat. Want inderdaad, zodra die gaat draaien gaat het direct hard.Denzis schreef op donderdag 19 december 2024 @ 09:47:
Hallo iedereen,
Ik heb nu ongeveer 2 maanden de 8kw hybride warmtepomp van Daikin.
Maar ik heb best wel spijt.
Met name het verbruik valt me heel erg tegen.
We laten de pomp continu aanstaan op advies van de installateur. We hebben een vrij groot huis (500m2)
Beneden hebben we in 2 ruimtes vloerverwarming en in de middelste ruimte geen enkele vorm van vloerverwarming.
Boven hebben we traditionele radiatoren en vloerverwarming in de badkamer.
Echter ons verbruik van hele huis is ongeveer 50kwh per dag maar zeker met deze koude dagen wordt er gerust nog even 8m3 gas verbruikt. (dit is wel met een paar wasjes draaien, vaatwasser en tv e.d)
Het huis is recent verbouwd en met name beneden heel erg goed geisoleerd.
We hebben op het dak 21 zonnepanelen liggen maar uiteraard met dit grauwe weer hebben we er niet veel aan.
Is dit een beetje herkenbaar voor jullie?
Op een koude dag waarbij hij nog steeds elektrisch verwarmd, verbruiken wij ook gemakkelijk 60KWh.
@RoD Geloof dat enige nuancering op zijn plaats is .
Volgens mij kan de Daikin 8 kW niet veel meer als
(1.66 kW compresor + 75 W binnenunit + 45 W pomp) x 24 = 42.9kW zeg 43kW
per dag verbruiken of je moet er 2 hebben hangen.
Volgens mij kan de Daikin 8 kW niet veel meer als
(1.66 kW compresor + 75 W binnenunit + 45 W pomp) x 24 = 42.9kW zeg 43kW
per dag verbruiken of je moet er 2 hebben hangen.
[ Voor 4% gewijzigd door fohn5 op 19-12-2024 20:25 . Reden: correctie op getallen ]
Ja, je hebt gelijk. Die 60kwh+ is inclusief huisverbruik. Wat de Daikin precies verbruikt kan ik niet zien, want dat meet ik niet, los van de maandelijkse cijfers die de unit zelf geeft.fohn5 schreef op donderdag 19 december 2024 @ 19:39:
@RoD Geloof dat enige nuancering op zijn plaats is .
Volgens mij kan de Daikin 8 kW niet veel meer als
(1.66 kW compresor + 75 W binnenunit + 45 W pomp) x 24 = 42.9kW zeg 43kW
per dag verbruiken of je moet er 2 hebben hangen.
Gebruik je de daikin controller als thermostaat? Of heb je een externe thermostaat? En als je de Daikin controller gebruikt, wordt die dan als thermostaat gebruikt? Of om de AWT te regelen?Denzis schreef op donderdag 19 december 2024 @ 09:47:
Hallo iedereen,
Ik heb nu ongeveer 2 maanden de 8kw hybride warmtepomp van Daikin.
Maar ik heb best wel spijt.
Met name het verbruik valt me heel erg tegen.
We laten de pomp continu aanstaan op advies van de installateur. We hebben een vrij groot huis (500m2)
Beneden hebben we in 2 ruimtes vloerverwarming en in de middelste ruimte geen enkele vorm van vloerverwarming.
Boven hebben we traditionele radiatoren en vloerverwarming in de badkamer.
Echter ons verbruik van hele huis is ongeveer 50kwh per dag maar zeker met deze koude dagen wordt er gerust nog even 8m3 gas verbruikt. (dit is wel met een paar wasjes draaien, vaatwasser en tv e.d)
Het huis is recent verbouwd en met name beneden heel erg goed geisoleerd.
We hebben op het dak 21 zonnepanelen liggen maar uiteraard met dit grauwe weer hebben we er niet veel aan.
Is dit een beetje herkenbaar voor jullie?
En de vloerverwarming? Wat voor verdeler zit daar op?
Dat heb je verkeerd, ik zie 2Kwh op een 4k unit, dus het kan wel eens 3-4 kw zijnfohn5 schreef op donderdag 19 december 2024 @ 19:39:
@RoD Geloof dat enige nuancering op zijn plaats is .
Volgens mij kan de Daikin 8 kW niet veel meer als
(1.66 kW compresor + 75 W binnenunit + 45 W pomp) x 24 = 42.9kW zeg 43kW
per dag verbruiken of je moet er 2 hebben hangen.
Ik weet niet waar je die wijsheid , gegevens vandaan haalt .MijnCommentaar schreef op donderdag 19 december 2024 @ 21:19:
[...]
Dat heb je verkeerd, ik zie 2Kwh op een 4k unit, dus het kan wel eens 3-4 kw zijn
Maar ik zou zeggen kijk je specs in de handleiding er op na (hoofdstuk 15)
Dan zie je waar die getallen vandaan komen en zie je dat je aanname incorrect is
Compressor opgenomen vermogen 4kW = 0.87kW 8kW= 1.66kW
Pomp en binnenunit verbruik zal weinig verschil inzitten
Dan geloof ik ook nog dat er een afwijking in kan zitten maar geen 50% -100% zoals jij hierboven aanneemt.
Maximum piek die ik hier eenmalig ooit met de 8kW heb gezien is 2200 watt. Maar normaal gesproken net onder de 2000watt maximaal gebruik. Maar geloof wat je wil geloven.
ik geloof niet ik vertel de waarheid en die komt niet uit de lucht vallen.fohn5 schreef op donderdag 19 december 2024 @ 21:48:
[...]
Ik weet niet waar je die wijsheid , gegevens vandaan haalt .
Maar ik zou zeggen kijk je specs in de handleiding er op na (hoofdstuk 15)
Dan zie je waar die getallen vandaan komen en zie je dat je aanname incorrect is
Compressor opgenomen vermogen 4kW = 0.87kW 8kW= 1.66kW
Pomp en binnenunit verbruik zal weinig verschil inzitten
Dan geloof ik ook nog dat er een afwijking in kan zitten maar geen 50% -100% zoals jij hierboven aanneemt.
Maximum piek die ik hier eenmalig ooit met de 8kW heb gezien is 2200 watt. Maar normaal gesproken net onder de 2000watt maximaal gebruik. Maar geloof wat je wil geloven.
ik monitor mijn systeem al heel lang en ik lees veel verhalen en dit is mijn verhaal daar hoef je echt niet aan te twijfelen.
/f/image/b9VcQocUVWrps3Zpt6gYITsZ.png?f=fotoalbum_large)
Je 2 kW afgelezen twijfel ik niet aan alhoewel ik dit tamelijk hoog vind voor een 4kW
Dit zijn namelijk de waardes die ik met een 8kW nog niet eens verbruik vandaag .
Je geclaimde 3-4kW kan niet waar zijn want dat is meer dan 16A x 230 V =3680 W daarboven heb je een 3 fase aansluiting op je warmtepomp nodig en die heeft deze Daikin niet .
Ter vergelijking verbruik van mijn 8kW vandaag .
Dit zijn namelijk de waardes die ik met een 8kW nog niet eens verbruik vandaag .
Je geclaimde 3-4kW kan niet waar zijn want dat is meer dan 16A x 230 V =3680 W daarboven heb je een 3 fase aansluiting op je warmtepomp nodig en die heeft deze Daikin niet .
Ter vergelijking verbruik van mijn 8kW vandaag .
/f/image/gqn0DkRN9namtrcHjvGZnNgm.png?f=fotoalbum_large)
Klopt die 500m2? Wij hebben ook een vrij groot huis, en dat is 'maar' 200m2. Daarbij hebben we 27 panelen. 21 voor dat kasteel is nogal ondermaats. De koudste dagen deze maand zitten we tussen de 50 en 60 kwh. En dat is nog altijd zuiniger dan voorheen met gas.Denzis schreef op donderdag 19 december 2024 @ 09:47:
Hallo iedereen,
Ik heb nu ongeveer 2 maanden de 8kw hybride warmtepomp van Daikin.
Maar ik heb best wel spijt.
Met name het verbruik valt me heel erg tegen.
We laten de pomp continu aanstaan op advies van de installateur. We hebben een vrij groot huis (500m2)
Beneden hebben we in 2 ruimtes vloerverwarming en in de middelste ruimte geen enkele vorm van vloerverwarming.
Boven hebben we traditionele radiatoren en vloerverwarming in de badkamer.
Echter ons verbruik van hele huis is ongeveer 50kwh per dag maar zeker met deze koude dagen wordt er gerust nog even 8m3 gas verbruikt. (dit is wel met een paar wasjes draaien, vaatwasser en tv e.d)
Het huis is recent verbouwd en met name beneden heel erg goed geisoleerd.
We hebben op het dak 21 zonnepanelen liggen maar uiteraard met dit grauwe weer hebben we er niet veel aan.
Is dit een beetje herkenbaar voor jullie?
Hoeveel kuub is je huis? En hoeveel gasverbruik per jaar voor de warmtepomp?
Groetjes, FaceDown.
Dit klopt niet hoor. Ik heb ook de 8 kW versie en op koude dagen gaat er echt meer dan 60 kWh doorheen. Uiteraard staat mijn evenwichtstemperatuur laag (op -5), dus in de praktijk stook ik vrijwel zonder gas.fohn5 schreef op donderdag 19 december 2024 @ 19:39:
@RoD Geloof dat enige nuancering op zijn plaats is .
Volgens mij kan de Daikin 8 kW niet veel meer als
(1.66 kW compresor + 75 W binnenunit + 45 W pomp) x 24 = 42.9kW zeg 43kW
per dag verbruiken of je moet er 2 hebben hangen.
Zie bijgaande screenshot van de kWh meter van mijn WP op enkele dagen in januari dit jaar.
:strip_exif()/f/image/krwn7Hab4yNp0ocBdtLD0tQH.jpg?f=fotoalbum_large)
Heren een kWh is wat anders dan een watt
Ik heb het over watt niet over kWh.
Ter verduidelijking
1 kilowatt = 1000 watt = 1000 joule per seconde = 1000 J/s = 1 kJ/s. Een paar voorbeelden van energie en vermogen: Een forse stofzuiger heeft soms een vermogen van 1 kW, ofwel 1000 Watt, en verbruikt dus per seconde 1000 joule. Deze stofzuiger verbruikt elk uur dat hij aanstaat 1 kWh.
Ik heb het over watt niet over kWh.
Ter verduidelijking
1 kilowatt = 1000 watt = 1000 joule per seconde = 1000 J/s = 1 kJ/s. Een paar voorbeelden van energie en vermogen: Een forse stofzuiger heeft soms een vermogen van 1 kW, ofwel 1000 Watt, en verbruikt dus per seconde 1000 joule. Deze stofzuiger verbruikt elk uur dat hij aanstaat 1 kWh.
[ Voor 67% gewijzigd door fohn5 op 19-12-2024 22:36 ]
Ja en je zegt ook dat meer dan 43 kWu op een dag niet mogelijk is..fohn5 schreef op donderdag 19 december 2024 @ 22:31:
Heren een kWh is wat anders dan een watt
Ik heb het over watt niet over kWh.
Ter verduidelijking
1 kilowatt = 1000 watt = 1000 joule per seconde = 1000 J/s = 1 kJ/s. Een paar voorbeelden van energie en vermogen: Een forse stofzuiger heeft soms een vermogen van 1 kW, ofwel 1000 Watt, en verbruikt dus per seconde 1000 joule. Deze stofzuiger verbruikt elk uur dat hij aanstaat 1 kWh.
Daar heb jij gellijk dat ik dat verkeerd heb neergezet dat moet inderdaad 43kWh zijn
Maar meer als 2000watt/s kan de 8 KW unit electrisch niet verbruiken. Kom je inderdaad maximaal op 48 kWh uit alleen voor de warmtepomp, en dan moet deze dus de hele dag vol vermogen 24 uur aanstaan.
Met je overige verbruik in huis zal je mogelijk best op 60 kWh uit kunnen komen maar dat is dan niet alleen de warmtepomp.
Maar meer als 2000watt/s kan de 8 KW unit electrisch niet verbruiken. Kom je inderdaad maximaal op 48 kWh uit alleen voor de warmtepomp, en dan moet deze dus de hele dag vol vermogen 24 uur aanstaan.
Met je overige verbruik in huis zal je mogelijk best op 60 kWh uit kunnen komen maar dat is dan niet alleen de warmtepomp.
Klopt niet. Ik heb hem rond de 2800 watt gezien, gemeten met een din-meter. Dagverbruik lag op die extreme dagen ook ver boven de 43kWh.fohn5 schreef op donderdag 19 december 2024 @ 23:03:
Daar heb jij gellijk dat ik dat verkeerd heb neergezet dat moet inderdaad 43kWh zijn
Maar meer als 2000watt/s kan de 8 KW unit electrisch niet verbruiken. Kom je inderdaad maximaal op 48 kWh uit alleen voor de warmtepomp, en dan moet deze dus de hele dag vol vermogen 24 uur aanstaan.
Met je overige verbruik in huis zal je mogelijk best op 60 kWh uit kunnen komen maar dat is dan niet alleen de warmtepomp.
Groetjes, FaceDown.
Ik bestrijd helemaal niets,en je zal die waarde vast wel afgelezen hebben. Maar het komt absoluut niet overeen met wat ik waarneem.
Om dan aan die geclaimde ruim 60kWh te komen moet je warmtepomp de hele dag 24hr minimaal 2500 watt elektrisch opgenomen hebben. Alleen als je de specs bekijkt kan het apparaat zoveel vermogen niet opnemen dus waar gaat al dat vermogen dan heen ? Meet je wel alleen je warmtepomp of zit er mogelijk nog iets op die groep
Ik lees mijn waardes hier ook allemaal keurig uit met een aparte meter voor de warmtepomp en een P1 meter voor het totaal. De hoogste totale waarde die ik hier ooit heb afgelezen is 50 kWh voor een dag en daarvan was ongeveer 38kWh voor de warmtepomp en 2m3 gas. ( 10 januari 2024)
Ja en mijn afrekening bij het elektriciteits bedrijf komt overeen met mijn meterstanden
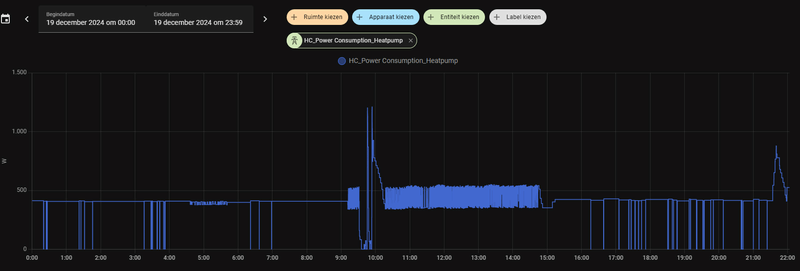
Kijk als voorbeeld even naar de grafiek van @MijnCommentaar
en vraag je het volgende af
Grafiek 1 : verbruik warmtepomp neem ik aan
op de 19e is er 12 uur lang ongeveer 1750 watt continu verstookt
een verbruik van 12 uur x 1.75kW = 21kWh
Grafiek 2 verbruik warmtepomp per dag ?
geeft een dagverbruik van 2000 W ?
Dit vind ik vreemd , want ik zou hier ongeveer 21 kWh verwachten en geen watt.
Althans zo lees ik die grafiek , maar @MijnCommentaar verbeter me vooral als het anders is
Die grafieken kloppen ergens niet in mijn ogen ik heb sterk het vermoeden dat ook daar kW en kWh door elkaar gebruikt worden en dat gaat dus niet.
Ter vergelijking mijn totale verbruik vandaag is 20.4 kWh waarvan 9.7 kWh voor de warmtepomp wat redelijk overeenkomt met het verbruik van 400-450 watt uit mijn grafiek
en 0.8 M3 gas warmwater en koken.
Je kan met allerlei meterstanden komen maar kijk ook eens naar de specs van je warmtepomp en vergelijk eens of die meterstanden en de specs met elkaar in overeenstemming zijn vooral waar het de maximum waarde betreft . De maximum waarde die ik heb gegeven en waar de 43kWh op zijn gebaseerd komen zo uit de manual. En laat er dan nog eens 10% fout in zitten kom je nog maar aan de 48kWh
Om dan aan die geclaimde ruim 60kWh te komen moet je warmtepomp de hele dag 24hr minimaal 2500 watt elektrisch opgenomen hebben. Alleen als je de specs bekijkt kan het apparaat zoveel vermogen niet opnemen dus waar gaat al dat vermogen dan heen ? Meet je wel alleen je warmtepomp of zit er mogelijk nog iets op die groep
Ik lees mijn waardes hier ook allemaal keurig uit met een aparte meter voor de warmtepomp en een P1 meter voor het totaal. De hoogste totale waarde die ik hier ooit heb afgelezen is 50 kWh voor een dag en daarvan was ongeveer 38kWh voor de warmtepomp en 2m3 gas. ( 10 januari 2024)
Ja en mijn afrekening bij het elektriciteits bedrijf komt overeen met mijn meterstanden
Kijk als voorbeeld even naar de grafiek van @MijnCommentaar
en vraag je het volgende af
Grafiek 1 : verbruik warmtepomp neem ik aan
op de 19e is er 12 uur lang ongeveer 1750 watt continu verstookt
een verbruik van 12 uur x 1.75kW = 21kWh
Grafiek 2 verbruik warmtepomp per dag ?
geeft een dagverbruik van 2000 W ?
Dit vind ik vreemd , want ik zou hier ongeveer 21 kWh verwachten en geen watt.
Althans zo lees ik die grafiek , maar @MijnCommentaar verbeter me vooral als het anders is
Die grafieken kloppen ergens niet in mijn ogen ik heb sterk het vermoeden dat ook daar kW en kWh door elkaar gebruikt worden en dat gaat dus niet.
Ter vergelijking mijn totale verbruik vandaag is 20.4 kWh waarvan 9.7 kWh voor de warmtepomp wat redelijk overeenkomt met het verbruik van 400-450 watt uit mijn grafiek
en 0.8 M3 gas warmwater en koken.
Je kan met allerlei meterstanden komen maar kijk ook eens naar de specs van je warmtepomp en vergelijk eens of die meterstanden en de specs met elkaar in overeenstemming zijn vooral waar het de maximum waarde betreft . De maximum waarde die ik heb gegeven en waar de 43kWh op zijn gebaseerd komen zo uit de manual. En laat er dan nog eens 10% fout in zitten kom je nog maar aan de 48kWh
Ca. 30 graden...jdbiggelaa schreef op donderdag 19 december 2024 @ 19:20:
[...]
Die 20 kW vind ik dan persoonlijk weer heel weinig. Wat voor temperatuur heb je dan?
Ja en wat wil je met deze les beweren?fohn5 schreef op donderdag 19 december 2024 @ 22:31:
Heren een kWh is wat anders dan een watt
Ik heb het over watt niet over kWh.
Ter verduidelijking
1 kilowatt = 1000 watt = 1000 joule per seconde = 1000 J/s = 1 kJ/s. Een paar voorbeelden van energie en vermogen: Een forse stofzuiger heeft soms een vermogen van 1 kW, ofwel 1000 Watt, en verbruikt dus per seconde 1000 joule. Deze stofzuiger verbruikt elk uur dat hij aanstaat 1 kWh.
Ik geloof je metingen zonder meer, maar je situatie is kennelijk een heel andere dan bij mij. De vermogens die je uit de manual haalt zijn vast allemaal ‘nominaal’. Een ‘maximum’ vermogen zie ik niet gespecificeerd. Ik meet de WP idd met een aparte kWh meter op de DIN rail in de meterkast, direct achter de groepsschakelaar van de WP. Daar zit verder niks op. In theorie zal het zo zijn als jij voorstelt en prima dat je met 20 kWh per dag je huis warm krijgt, maar de praktijk hier is een andere. En andere gebruikers zullen weer andere waarden meten.fohn5 schreef op vrijdag 20 december 2024 @ 00:43:
Ik bestrijd helemaal niets,en je zal die waarde vast wel afgelezen hebben. Maar het komt absoluut niet overeen met wat ik waarneem.
Om dan aan die geclaimde ruim 60kWh te komen moet je warmtepomp de hele dag 24hr minimaal 2500 watt elektrisch opgenomen hebben. Alleen als je de specs bekijkt kan het apparaat zoveel vermogen niet opnemen dus waar gaat al dat vermogen dan heen ? Meet je wel alleen je warmtepomp of zit er mogelijk nog iets op die groep
Ik lees mijn waardes hier ook allemaal keurig uit met een aparte meter voor de warmtepomp en een P1 meter voor het totaal. De hoogste totale waarde die ik hier ooit heb afgelezen is 50 kWh voor een dag en daarvan was ongeveer 38kWh voor de warmtepomp en 2m3 gas. ( 10 januari 2024)
Ja en mijn afrekening bij het elektriciteits bedrijf komt overeen met mijn meterstanden
Kijk als voorbeeld even naar de grafiek van @MijnCommentaar
en vraag je het volgende af
Grafiek 1 : verbruik warmtepomp neem ik aan
op de 19e is er 12 uur lang ongeveer 1750 watt continu verstookt
een verbruik van 12 uur x 1.75kW = 21kWh
Grafiek 2 verbruik warmtepomp per dag ?
geeft een dagverbruik van 2000 W ?
Dit vind ik vreemd , want ik zou hier ongeveer 21 kWh verwachten en geen watt.
Althans zo lees ik die grafiek , maar @MijnCommentaar verbeter me vooral als het anders is
Die grafieken kloppen ergens niet in mijn ogen ik heb sterk het vermoeden dat ook daar kW en kWh door elkaar gebruikt worden en dat gaat dus niet.
Ter vergelijking mijn totale verbruik vandaag is 20.4 kWh waarvan 9.7 kWh voor de warmtepomp wat redelijk overeenkomt met het verbruik van 400-450 watt uit mijn grafiek
en 0.8 M3 gas warmwater en koken.
Je kan met allerlei meterstanden komen maar kijk ook eens naar de specs van je warmtepomp en vergelijk eens of die meterstanden en de specs met elkaar in overeenstemming zijn vooral waar het de maximum waarde betreft . De maximum waarde die ik heb gegeven en waar de 43kWh op zijn gebaseerd komen zo uit de manual. En laat er dan nog eens 10% fout in zitten kom je nog maar aan de 48kWh
@jdbiggelaa Daar heb je inderdaad een punt dat het nominaal vermogen is en geen maximaal opgenomen vermogen. Dat ik me mogelijk niet altijd even tactisch uitdruk geloof ik ook zonder meer.
De andere kant van het verhaal is echter dat ik bij sommige mensen een zeer hoog verbruik zie , waar men dan klachten over het verbruik heeft , dit verbruik wordt dan als iets "normaals" beschouwd omdat meerdere mensen zo'n "hoog" verbruik hebben. Ik vraag me dan af hoe kan het dat mijn verbruik zo "relatief laag" is.
Ja ik weet geen huis is hetzelfde en iedereen heeft andere waardes maar mogelijk doe ik iets anders of is mijn installatie anders waardoor mijn verbruik zo "relatief laag" blijft. Het heeft mij ook het nodige gezeur gekost na de installatie bij Daikin / installateur voor ik een installatie had die wel goed werkte . De insteek is dus zeker niet negatief
ter referentie :
ik kom van 1650 m3 gas , wat gedaald is tot ongeveer 300m3 en 2500kWh extra stroomverbruik voor de warmtepomp . Met een vrijstaand huis van 400m3 uit 1989 in principe 24/7 stoken met enkel radiatoren op 19.5C
@MijnCommentaar Die nieuwe grafieken begrijp ik een stuk beter . Al blijf ik het verbruik hoog vinden.
De andere kant van het verhaal is echter dat ik bij sommige mensen een zeer hoog verbruik zie , waar men dan klachten over het verbruik heeft , dit verbruik wordt dan als iets "normaals" beschouwd omdat meerdere mensen zo'n "hoog" verbruik hebben. Ik vraag me dan af hoe kan het dat mijn verbruik zo "relatief laag" is.
Ja ik weet geen huis is hetzelfde en iedereen heeft andere waardes maar mogelijk doe ik iets anders of is mijn installatie anders waardoor mijn verbruik zo "relatief laag" blijft. Het heeft mij ook het nodige gezeur gekost na de installatie bij Daikin / installateur voor ik een installatie had die wel goed werkte . De insteek is dus zeker niet negatief
ter referentie :
ik kom van 1650 m3 gas , wat gedaald is tot ongeveer 300m3 en 2500kWh extra stroomverbruik voor de warmtepomp . Met een vrijstaand huis van 400m3 uit 1989 in principe 24/7 stoken met enkel radiatoren op 19.5C
@MijnCommentaar Die nieuwe grafieken begrijp ik een stuk beter . Al blijf ik het verbruik hoog vinden.
kan kloppen dat de wp hard moet werken. Zoals je ziet gaat bij mij de wp uit om 23:00 en aan om 10:00.
dan moet inderdaad het water weer maximaal verwarmd worden.
Echter heb ik toch de ingestelde watertemperatuur nodig want indien het buiten echt koud wordt met een flinke wind koelt het huis af. Dat heb je nu eenmaal met een ouder huis in de polder.
Mijn verbruik is ongeveer 2200Kwh per jaar en 200 kuub gas inclusief sww. Ik ben er tevreden mee ook met de temperattur in huis.
dus ik klaag niet en hou het zoals het is.
dan moet inderdaad het water weer maximaal verwarmd worden.
Echter heb ik toch de ingestelde watertemperatuur nodig want indien het buiten echt koud wordt met een flinke wind koelt het huis af. Dat heb je nu eenmaal met een ouder huis in de polder.
Mijn verbruik is ongeveer 2200Kwh per jaar en 200 kuub gas inclusief sww. Ik ben er tevreden mee ook met de temperattur in huis.
dus ik klaag niet en hou het zoals het is.
Ik heb vandaag een schouw gehad voor het plaatsen van een Daikin Hybride warmtepomp om mogelijk nog te kunnen profiteren van de hoger subsidie dit jaar. Er hangt op dit moment al een Intergas ketel uit 2023.. Situatieschets:
- Vrijstaande woning uit 2002, 175m2, 640m3
- Intergas HRE 36/30 uit 2023 (geplaatst door vorige eigenaar)
- Benedenverdieping vloerverwarming (dit jaar geplaatst, 10 groepen van ~65m, 16mm, 10cm HoH)
- Bovenverdieping en zolder radiatoren, maar op de badkamer na worden die amper gebruikt. Op zolder een simpele convectorkachel voor als daar iemand werkt, want: zonnepanelen met overproductie. Op 2 slaapkamers hangen airco's die kunnen verwarmen en op zolder een straalkacheltje indien er thuis gewerkt wordt.
- Honeywell T6 Thermostaat, alleen op de benedenverdieping
- 8600Wp aan zonnepanelen (incl. EV, maar verbruik daarvan wordt vergoed door de zaak). ik mag nog 2,5 jaar salderen volgens mijn contract (net op tijd een 3-jarig contract gesloten), en dit jaar saldeer ik alles op (~2000kWh te weinig aan panelen liggen).
- Isolatie is nooit iets aan gedaan na bouw in 2002, er zit 'standaard' dubbelglas in, geen HR(++).
- Gasverbruik dit jaar tot nu toe is 1550m3, ik verwacht op 1700/1750m3 uit te komen als december net zoals januari wordt.
- Koevlaas formule (1750 * 8 / 1650) geeft me 8,5Kw vermogen
- Koken op inductie, gas wordt gebruikt voor verwarming en warm water op bovenverdieping. In de keuken is een Quooker Combi die alleen op koud water is aangesloten.
Het voorstel:
- Daikin Altherma Bluevolution LT3 R warmtepomp 11 kW wandmodel, (hoger vermogen om evt. overstap naar full-electric te maken)
- Daikin Thermostaat
- plaatsing buiten tegen de buitenmuur op de begane grond
- Totaalprijs netto incl aftrek subsidie: €11.375
Paar vragen die ik graag onafhankelijk beantwoord zou hebben:
- ik twijfel heel erg of ik hybride of full-electric moet gaan. Zorgen zitten hem vooral in de onbetrouwbaarheid van het elektriciteitsnet de komende 5-20 jaar. En omdat ik de optie heb om evt. nog later te switchen leek hybride me geen slechte keus.
- Bij de schouw werd aangegeven dat de max temperatuur 55 graden is en dat dit voor de radiatoren boven in principe voldoende is. Als ze nu aan staan gaat er 60 graden doorheen, ik zou een tijdje kunnen proberen om de CV op 55 te zetten om te kijken hoe dat bevalt, maar ben benieuwd hoe andere mensen dit opgelost hebben.
- Is er nog een zoneklep nodig voor boven inclusief extra thermostaat? we hebben de verwarmingen boven dus eigenlijk nooit aan, behalve in de douche (die vervangen wordt voor elektrisch bij een aanstaande verbouwing), en tenzij het écht heel koud wordt (deze winter nog niet gebeurd).
- Zijn er nog andere dingen waar ik rekening mee moet houden (ben druk bezig om dit en het Daikin forum door te nemen, maar daar gaat wat tijd in zitten haha).
- Er volgt nog een offerte van een andere partij, maar dat gaat helaas pas begin 2025 worden, dus over de prijs durf ik nog niet veel te zeggen, maar het zou me niet verbazen als ze de extra subsidie kosten die ze als korting geven gewoon er boven op geknald hebben. Maakt verder ook niet uit, de schouw verliep erg prettig en ze dachten goed mee en ik kan bij deze partij een onderhoudscontract afsluiten dat zowel de warmtepomp als al aanwezige CV dekt, wat wel echt een pre is voor als er gezeik is.
- Vrijstaande woning uit 2002, 175m2, 640m3
- Intergas HRE 36/30 uit 2023 (geplaatst door vorige eigenaar)
- Benedenverdieping vloerverwarming (dit jaar geplaatst, 10 groepen van ~65m, 16mm, 10cm HoH)
- Bovenverdieping en zolder radiatoren, maar op de badkamer na worden die amper gebruikt. Op zolder een simpele convectorkachel voor als daar iemand werkt, want: zonnepanelen met overproductie. Op 2 slaapkamers hangen airco's die kunnen verwarmen en op zolder een straalkacheltje indien er thuis gewerkt wordt.
- Honeywell T6 Thermostaat, alleen op de benedenverdieping
- 8600Wp aan zonnepanelen (incl. EV, maar verbruik daarvan wordt vergoed door de zaak). ik mag nog 2,5 jaar salderen volgens mijn contract (net op tijd een 3-jarig contract gesloten), en dit jaar saldeer ik alles op (~2000kWh te weinig aan panelen liggen).
- Isolatie is nooit iets aan gedaan na bouw in 2002, er zit 'standaard' dubbelglas in, geen HR(++).
- Gasverbruik dit jaar tot nu toe is 1550m3, ik verwacht op 1700/1750m3 uit te komen als december net zoals januari wordt.
- Koevlaas formule (1750 * 8 / 1650) geeft me 8,5Kw vermogen
- Koken op inductie, gas wordt gebruikt voor verwarming en warm water op bovenverdieping. In de keuken is een Quooker Combi die alleen op koud water is aangesloten.
Het voorstel:
- Daikin Altherma Bluevolution LT3 R warmtepomp 11 kW wandmodel, (hoger vermogen om evt. overstap naar full-electric te maken)
- Daikin Thermostaat
- plaatsing buiten tegen de buitenmuur op de begane grond
- Totaalprijs netto incl aftrek subsidie: €11.375
Paar vragen die ik graag onafhankelijk beantwoord zou hebben:
- ik twijfel heel erg of ik hybride of full-electric moet gaan. Zorgen zitten hem vooral in de onbetrouwbaarheid van het elektriciteitsnet de komende 5-20 jaar. En omdat ik de optie heb om evt. nog later te switchen leek hybride me geen slechte keus.
- Bij de schouw werd aangegeven dat de max temperatuur 55 graden is en dat dit voor de radiatoren boven in principe voldoende is. Als ze nu aan staan gaat er 60 graden doorheen, ik zou een tijdje kunnen proberen om de CV op 55 te zetten om te kijken hoe dat bevalt, maar ben benieuwd hoe andere mensen dit opgelost hebben.
- Is er nog een zoneklep nodig voor boven inclusief extra thermostaat? we hebben de verwarmingen boven dus eigenlijk nooit aan, behalve in de douche (die vervangen wordt voor elektrisch bij een aanstaande verbouwing), en tenzij het écht heel koud wordt (deze winter nog niet gebeurd).
- Zijn er nog andere dingen waar ik rekening mee moet houden (ben druk bezig om dit en het Daikin forum door te nemen, maar daar gaat wat tijd in zitten haha).
- Er volgt nog een offerte van een andere partij, maar dat gaat helaas pas begin 2025 worden, dus over de prijs durf ik nog niet veel te zeggen, maar het zou me niet verbazen als ze de extra subsidie kosten die ze als korting geven gewoon er boven op geknald hebben. Maakt verder ook niet uit, de schouw verliep erg prettig en ze dachten goed mee en ik kan bij deze partij een onderhoudscontract afsluiten dat zowel de warmtepomp als al aanwezige CV dekt, wat wel echt een pre is voor als er gezeik is.
Sony A6700 - 10-18 F4 - 18-50 F2.8 - 24 F1.8 - 56 F1.4 - 70-350G
Over dit onderwerp: tenzij je je elektrische installatie met een grote thuisaccu en een set omvormers net-onafhankelijk maakt, snijdt deze overweging geen hout. Een gasgestookte CV werkt niet zonder stroom voor de besturing en de pomp(en).RobbieB schreef op vrijdag 20 december 2024 @ 13:49:
- ik twijfel heel erg of ik hybride of full-electric moet gaan. Zorgen zitten hem vooral in de onbetrouwbaarheid van het elektriciteitsnet de komende 5-20 jaar. En omdat ik de optie heb om evt. nog later te switchen leek hybride me geen slechte keus.
Overigens maak ik mij weinig zorgen over het net. Netbeheerders zijn behoorlijk conservatief in hun beleid en zullen eerder grootverbruikers afschakelen dan particulieren.
Dank voor je reactie, no hard feelingsfohn5 schreef op vrijdag 20 december 2024 @ 11:05:
@jdbiggelaa Daar heb je inderdaad een punt dat het nominaal vermogen is en geen maximaal opgenomen vermogen. Dat ik me mogelijk niet altijd even tactisch uitdruk geloof ik ook zonder meer.
De andere kant van het verhaal is echter dat ik bij sommige mensen een zeer hoog verbruik zie , waar men dan klachten over het verbruik heeft , dit verbruik wordt dan als iets "normaals" beschouwd omdat meerdere mensen zo'n "hoog" verbruik hebben. Ik vraag me dan af hoe kan het dat mijn verbruik zo "relatief laag" is.
Ja ik weet geen huis is hetzelfde en iedereen heeft andere waardes maar mogelijk doe ik iets anders of is mijn installatie anders waardoor mijn verbruik zo "relatief laag" blijft. Het heeft mij ook het nodige gezeur gekost na de installatie bij Daikin / installateur voor ik een installatie had die wel goed werkte . De insteek is dus zeker niet negatief
ter referentie :
ik kom van 1650 m3 gas , wat gedaald is tot ongeveer 300m3 en 2500kWh extra stroomverbruik voor de warmtepomp . Met een vrijstaand huis van 400m3 uit 1989 in principe 24/7 stoken met enkel radiatoren op 19.5C
Ons gasverbruik schommelde tot 4 jaar geleden tussen de 2.100 en 2.500 m3 per jaar. Huis uit 1997, 250 m2, grote glaspartij en lichtstraat op het noorden (!)
In de afgelopen jaren was het jaarverbruik van alleen de warmtepomp:
2807(2024 tm november) 3454(2023) 3904(2022) 5005(2021)
Gas verbruiken we vrijwel alleen nog voor douchen, 160-180 m3 per jaar, dus in de praktijk zijn we voor verwarming all-electric. Thermostaat staat hier op 20.5 en we stoken ook 24/7.
Als ik door mijn oogharen naar jouw en mijn cijfers kijk, denk ik dat jij inderdaad zuiniger stookt, maar een vergelijking doorrekenen is een klusje.
Wellicht zou het goedkoper zijn om mijn evenwichtstemperatuur te verhogen. Bij temperaturen onder de 5 graden daalt je COP behoorlijk. Ik wil echter zo min mogelijk fossiel stoken, wat hogere kosten neem ik voor lief.
Mijn COP over het hele jaar is al jaren 4.0 en dat vind ik ok. Hoe is dat bij jou?
@jdbiggelaa Mijn huis licht onbeschut aan de oost en noordkant , dus bij echte koude wind voor een langere periode verwacht ik dat ik de AWT tijdelijk iets moet verhogen . Maar een "echte winter" is al even geleden.
Mijn SCOP zit rond de 3.8 en stijgend na compressorleiding aanpassing. De grootste beperkende factor hierin zijn de radiatoren die beneden de 30 C AWT weinig meer doen . Vooral bij warmer weer +12 C is dat wat puzzelen om dat de AWT niet veel verder kan zakken ivm pendelen en ik s'middags zon heb op het zuiden . Uitschakelen tussen 1200-1600 is dan vaak de keuze en eventueel een nachtverlaging.
Wat de evenwichtstemperatuur betreft heb ik deze juist weer verhoogd naar 0C , kwam van -3 om de defrosts wat te dempen . Echter nog geen echt gasverbruik / winter gehad.
Verder extra buitenvoeler op het noorden (compressor staat op het westen) het effect hiervan is me onduidelijk maar WP lijkt rustiger te reageren.
Ook is onder garantie de compressor leiding tot 3 meter verlengd deze was maar 1 meter dit heeft misschien wel het meeste opgeleverd in het verminderen van de defosts.
en een klein 20ltr buffervat en een AVDO ook dit zorgt ervoor dat de AWT niet te ver weg zakt en minder defrosts . Als bonus heeft dit een positief effect op het stromingsgeluid gehad op de 1e etage. Ook dit zal mij wat efficiency kosten maar de voordelen wegen voor mij zwaarder.
Ik stook weersafhankelijk+modulatie 24/7 , verder geen middelingen, ik stook niet echt zuinig in mijn beleving maar wel goedkoper als met enkel CV.
Zoals al gezegd verbaas ik me over die pieken van +60kWh ( maar dat is een bewuste keuze zoals je aangeeft), als jij van die dagen hebt ,heb je dan een COP van rond de 2 of veel hoger?
Mijn SCOP zit rond de 3.8 en stijgend na compressorleiding aanpassing. De grootste beperkende factor hierin zijn de radiatoren die beneden de 30 C AWT weinig meer doen . Vooral bij warmer weer +12 C is dat wat puzzelen om dat de AWT niet veel verder kan zakken ivm pendelen en ik s'middags zon heb op het zuiden . Uitschakelen tussen 1200-1600 is dan vaak de keuze en eventueel een nachtverlaging.
Wat de evenwichtstemperatuur betreft heb ik deze juist weer verhoogd naar 0C , kwam van -3 om de defrosts wat te dempen . Echter nog geen echt gasverbruik / winter gehad.
Verder extra buitenvoeler op het noorden (compressor staat op het westen) het effect hiervan is me onduidelijk maar WP lijkt rustiger te reageren.
Ook is onder garantie de compressor leiding tot 3 meter verlengd deze was maar 1 meter dit heeft misschien wel het meeste opgeleverd in het verminderen van de defosts.
en een klein 20ltr buffervat en een AVDO ook dit zorgt ervoor dat de AWT niet te ver weg zakt en minder defrosts . Als bonus heeft dit een positief effect op het stromingsgeluid gehad op de 1e etage. Ook dit zal mij wat efficiency kosten maar de voordelen wegen voor mij zwaarder.
Ik stook weersafhankelijk+modulatie 24/7 , verder geen middelingen, ik stook niet echt zuinig in mijn beleving maar wel goedkoper als met enkel CV.
Zoals al gezegd verbaas ik me over die pieken van +60kWh ( maar dat is een bewuste keuze zoals je aangeeft), als jij van die dagen hebt ,heb je dan een COP van rond de 2 of veel hoger?
Maar als jij een AVDO hebt toegevoegd aan je systeem, dan heb je ook je flow moeten verhogen toch? Of is jouw afgitesysteem zo overbemeten? Puur uit interesse: hoe heb jij je AVDO ingesteld?fohn5 schreef op vrijdag 20 december 2024 @ 20:06:
@jdbiggelaa Mijn huis licht onbeschut aan de oost en noordkant , dus bij echte koude wind voor een langere periode verwacht ik dat ik de AWT tijdelijk iets moet verhogen . Maar een "echte winter" is al even geleden.
Mijn SCOP zit rond de 3.8 en stijgend na compressorleiding aanpassing. De grootste beperkende factor hierin zijn de radiatoren die beneden de 30 C AWT weinig meer doen . Vooral bij warmer weer +12 C is dat wat puzzelen om dat de AWT niet veel verder kan zakken ivm pendelen en ik s'middags zon heb op het zuiden . Uitschakelen tussen 1200-1600 is dan vaak de keuze en eventueel een nachtverlaging.
Wat de evenwichtstemperatuur betreft heb ik deze juist weer verhoogd naar 0C , kwam van -3 om de defrosts wat te dempen . Echter nog geen echt gasverbruik / winter gehad.
Verder extra buitenvoeler op het noorden (compressor staat op het westen) het effect hiervan is me onduidelijk maar WP lijkt rustiger te reageren.
Ook is onder garantie de compressor leiding tot 3 meter verlengd deze was maar 1 meter dit heeft misschien wel het meeste opgeleverd in het verminderen van de defosts.
en een klein 20ltr buffervat en een AVDO ook dit zorgt ervoor dat de AWT niet te ver weg zakt en minder defrosts . Als bonus heeft dit een positief effect op het stromingsgeluid gehad op de 1e etage. Ook dit zal mij wat efficiency kosten maar de voordelen wegen voor mij zwaarder.
Ik stook weersafhankelijk+modulatie 24/7 , verder geen middelingen, ik stook niet echt zuinig in mijn beleving maar wel goedkoper als met enkel CV.
Zoals al gezegd verbaas ik me over die pieken van +60kWh ( maar dat is een bewuste keuze zoals je aangeeft), als jij van die dagen hebt ,heb je dan een COP van rond de 2 of veel hoger?
@arnova Ik heb overal radiatoren + buffervat dus wel een redelijk volume
De standaard flow heb ik niet veranderd die staat op 14 liter alle 3 modi. De defrost flow is door Daikin reeds eerder met 10% verlaagd tot 18.5 ltr dit ivm pompgeluid. ( settings werden helaas niet gedeeld ) .
De AVDO en het buffervat zijn onder garantie geïnstalleerd en op druk afgesteld .
Naderhand heb ik deze handmatig nog iets bijgesteld op het gehoor zodat deze wat later opent.
Exacte druk nooit meer nagemeten , aangezien het doet wat het moet doen.
De AVDO zit tussen de leidingen die naar de 1e verdieping lopen en zorgt er dus tijdens defrost voor dat er geen flow naar de slaapkamers op de 1e verdieping is. ( geluidsreductie )
De in /uit laat van het buffervat zit net onder de AVDO dus als deze opent wordt de 1e etage kortgesloten en wordt het hele buffervat geleegd vlak naast de binnenunit. Dit is tot nu toe een zeer effectieve oplossing gebleken.
De standaard flow heb ik niet veranderd die staat op 14 liter alle 3 modi. De defrost flow is door Daikin reeds eerder met 10% verlaagd tot 18.5 ltr dit ivm pompgeluid. ( settings werden helaas niet gedeeld ) .
De AVDO en het buffervat zijn onder garantie geïnstalleerd en op druk afgesteld .
Naderhand heb ik deze handmatig nog iets bijgesteld op het gehoor zodat deze wat later opent.
Exacte druk nooit meer nagemeten , aangezien het doet wat het moet doen.
De AVDO zit tussen de leidingen die naar de 1e verdieping lopen en zorgt er dus tijdens defrost voor dat er geen flow naar de slaapkamers op de 1e verdieping is. ( geluidsreductie )
De in /uit laat van het buffervat zit net onder de AVDO dus als deze opent wordt de 1e etage kortgesloten en wordt het hele buffervat geleegd vlak naast de binnenunit. Dit is tot nu toe een zeer effectieve oplossing gebleken.
[ Voor 3% gewijzigd door fohn5 op 21-12-2024 09:09 . Reden: sluiten is openen ]
Weet je hoe dit is afgesteld en welke AVDO je hebt? Ik overweeg ook een AVDO toe te voegen, liefst zonder buffervat, vanwege leidinggeruis. Als de AVDO dan bv 30% van de hoge defrost-flow overneemt, is de flow door het huis nog steeds genoeg om geen buffervat nodig te hebben.fohn5 schreef op zaterdag 21 december 2024 @ 09:04:
De AVDO en het buffervat zijn onder garantie geïnstalleerd en op druk afgesteld .
Naderhand heb ik deze handmatig nog iets bijgesteld op het gehoor zodat deze wat later opent.
Exacte druk nooit meer nagemeten , aangezien het doet wat het moet doen.
De AVDO zit tussen de leidingen die naar de 1e verdieping lopen en zorgt er dus tijdens defrost voor dat er geen flow naar de slaapkamers op de 1e verdieping is. ( geluidsreductie )
De in /uit laat van het buffervat zit net onder de AVDO dus als deze opent wordt de 1e etage kortgesloten en wordt het hele buffervat geleegd vlak naast de binnenunit. Dit is tot nu toe een zeer effectieve oplossing gebleken.
En je buffervat zit dus altijd in serie met de 1e verdieping, of zelfs in serie met het hele huis?
Ik heb hier zelden meer dan 44kWh/dag, maar heb wel 2 dagen van 57kWh gehad. Dat was dan een dag met veel warmtevraag na een koude periode (=hybride gestookt/24u gemiddelde), toen het die dag buiten warmer is (=all-E, net boven evenwichtstemperatuur). COP die dag gemiddeld toch nog 3.4.fohn5 schreef op vrijdag 20 december 2024 @ 20:06:
Zoals al gezegd verbaas ik me over die pieken van +60kWh ( maar dat is een bewuste keuze zoals je aangeeft), als jij van die dagen hebt ,heb je dan een COP van rond de 2 of veel hoger?
Ik zie 2.8kW kortstondig bij defrosts, in normaal gebruik vaak 2.2kW of minder, incidenteel tot 2.5kW bij koude of dichtvriezen. Kan me voorstellen dat een installatie in all-E mode bij koude wel bijna continue 2.8kW draait, theoretisch is dat maximaal 67kWh, of minder ivm de pauzes rond defrosts.
Daikin 2x8kW EBLA08E3V3+EHYHBX08AAV3+EKHWS200D3V3 - P1P2MQTT bridge - HA - USBtin - Zehnder Q600 / gasloos
Hij reageert op verschildruk tussen aanvoer en retour , het is niet veel meer dan een veerbelaste klep.
Je stelt hem op het gehoor af. Eerst grof dat hij ongeveer opent bij defrost pompsnelheid . Daarna verdraai je hem net zo lang tot hij pas opent wanneer jij dat wil. Sluiten gaat automatisch
:strip_exif()/f/image/JnHNB0X8Y9AUR9GQ7MbQy2IY.jpg?f=fotoalbum_large)
Buffervat staat in principe in serie met het hele huis.
Hier is hij specifiek in de retour van de 1e etage gezet ( minder ruis op slaapkamers tijdens defrost) en komt daarna via een T stuk direct in de centrale retour bij de binnenunit.
Die hele hoge vermogens zie ik hier niet in normaal bedrijf , wel eens een piek tijdens een defrost maar dat verbaasd me niet. Nu zal dat bij mij komen omdat hij tijdens defrost wat gas gaat geven rond de 0C.
Maar vind het toch opvallend dat hij voor zo'n lange tijd (24Hr) zo veel vermogen kan / mag vragen dat had ik eigenlijk niet verwacht. Vraag me af of dat nog invloed gaat hebben op je onderhoud op de lange termijn aangezien je de compressor toch ook lang extra belast ?
Je stelt hem op het gehoor af. Eerst grof dat hij ongeveer opent bij defrost pompsnelheid . Daarna verdraai je hem net zo lang tot hij pas opent wanneer jij dat wil. Sluiten gaat automatisch
:strip_exif()/f/image/JnHNB0X8Y9AUR9GQ7MbQy2IY.jpg?f=fotoalbum_large)
Buffervat staat in principe in serie met het hele huis.
Hier is hij specifiek in de retour van de 1e etage gezet ( minder ruis op slaapkamers tijdens defrost) en komt daarna via een T stuk direct in de centrale retour bij de binnenunit.
Die hele hoge vermogens zie ik hier niet in normaal bedrijf , wel eens een piek tijdens een defrost maar dat verbaasd me niet. Nu zal dat bij mij komen omdat hij tijdens defrost wat gas gaat geven rond de 0C.
Maar vind het toch opvallend dat hij voor zo'n lange tijd (24Hr) zo veel vermogen kan / mag vragen dat had ik eigenlijk niet verwacht. Vraag me af of dat nog invloed gaat hebben op je onderhoud op de lange termijn aangezien je de compressor toch ook lang extra belast ?
Bedankt voor de foto! Ik lees overal dat compressor levensduur vooral wordt door het aantal starts (grote inschakelstroom), niet door aantal bedrijfsuren. Hoeveel extra slijtage het hogere vermogen geeft weet ik niet.fohn5 schreef op zaterdag 21 december 2024 @ 12:13:
Maar vind het toch opvallend dat hij voor zo'n lange tijd (24Hr) zo veel vermogen kan / mag vragen dat had ik eigenlijk niet verwacht. Vraag me af of dat nog invloed gaat hebben op je onderhoud op de lange termijn aangezien je de compressor toch ook lang extra belast ?
Daikin 2x8kW EBLA08E3V3+EHYHBX08AAV3+EKHWS200D3V3 - P1P2MQTT bridge - HA - USBtin - Zehnder Q600 / gasloos
Zeer interessante benadering! Ik zit hier nl. nog steeds met mijn lauwe douche probleem tijdens een defrost en momenteel ben ik het eea aan het proberen/testen maar dit zou mij daarbij ook kunnen helpen. Als ik nl. een AVDO zou gebruiken, kan ik er voor zorgen dat mijn retour tijdens een defrost minder wegzakt en er dus minder/geen gas gebruikt wordt.fohn5 schreef op zaterdag 21 december 2024 @ 09:04:
@arnova Ik heb overal radiatoren + buffervat dus wel een redelijk volume
De standaard flow heb ik niet veranderd die staat op 14 liter alle 3 modi. De defrost flow is door Daikin reeds eerder met 10% verlaagd tot 18.5 ltr dit ivm pompgeluid. ( settings werden helaas niet gedeeld ) .
De AVDO en het buffervat zijn onder garantie geïnstalleerd en op druk afgesteld .
Naderhand heb ik deze handmatig nog iets bijgesteld op het gehoor zodat deze wat later opent.
Exacte druk nooit meer nagemeten , aangezien het doet wat het moet doen.
De AVDO zit tussen de leidingen die naar de 1e verdieping lopen en zorgt er dus tijdens defrost voor dat er geen flow naar de slaapkamers op de 1e verdieping is. ( geluidsreductie )
De in /uit laat van het buffervat zit net onder de AVDO dus als deze opent wordt de 1e etage kortgesloten en wordt het hele buffervat geleegd vlak naast de binnenunit. Dit is tot nu toe een zeer effectieve oplossing gebleken.
Nog een vraag (@arnoldniessen ?): Eerder maakte je een opmerking over het (tijdelijk) verlagen van het vermogen van de WP. Volgens mij is de enige manier waarop dit lukt 1 van de quiet-modi gebruiken toch? Ik heb nl. niet het idee dat het verlagen van je AWT heel veel doet omdat je of krijgt dat ie uitschakelt of dat het voor de vermogensproductie niet zoveel uitmaakt. Zie ik iets over het hoofd?
De stilte-modus werkt wel, maar de beperking is wel vast (hier ca 55% vermogen). Mogelijk dat smart-grid beter kan werken op nieuwere systemen (komt nog). Het AWT setpoint verlagen help wel heel veel, zolang hij niet uitschakelt door overshoot. Immers, RWT zal pas wat later dalen, en het gevraagde vermogen is (AWT-RWT)*flow*0.07 kW. Dus bij 14L/min zal iedere graad AWT daling tijdelijk 1kW productie-daling moeten geven. Maar hoe dat uitpakt hangt ook van je afgifte systeem af natuurlijk.arnova schreef op zaterdag 21 december 2024 @ 13:59:
Nog een vraag (@arnoldniessen ?): Eerder maakte je een opmerking over het (tijdelijk) verlagen van het vermogen van de WP. Volgens mij is de enige manier waarop dit lukt 1 van de quiet-modi gebruiken toch? Ik heb nl. niet het idee dat het verlagen van je AWT heel veel doet omdat je of krijgt dat ie uitschakelt of dat het voor de vermogensproductie niet zoveel uitmaakt. Zie ik iets over het hoofd?
Daikin 2x8kW EBLA08E3V3+EHYHBX08AAV3+EKHWS200D3V3 - P1P2MQTT bridge - HA - USBtin - Zehnder Q600 / gasloos
Wat is het verbruik bij iedereen op jaarbasis ongeveer? Installateur gaf aan dat ik bij ons met een 11Kw model moet rekenen op 5000kWh op jaarbasis, maar een snelle bierviltjes berekening resulteert dan amper in een kostenbesparing op basis van mijn huidige (3-jarig tot mei 2027) contract:
1200 m3 gas bespaard a €1,19 = €1560
5000 kWh warmtepomp a €0,31 = €1550
Besparing zal dus vooral komen door zonnepanelen (20x 430Wp) maar dat is de afgelopen dagen ook niet meer dan 1 a 2 kWh per dag, dus zodra salderen is afgeschaft heeft dat ook geen zin meer.
Verwachting is dat gas duurder zal worden, maar ik zie stroom door toenemende vraag eerlijk gezegd ook niet goedkoper worden. En met afschaffen van salderen is dat dus alleen af te vangen met een (flinke) thuis accu en dynamisch contract. Maar dat is wéer een extra investering.
Zit ik nu zo verkeerd te rekenen of valt de besparing echt zo tegen als het lijkt.
1200 m3 gas bespaard a €1,19 = €1560
5000 kWh warmtepomp a €0,31 = €1550
Besparing zal dus vooral komen door zonnepanelen (20x 430Wp) maar dat is de afgelopen dagen ook niet meer dan 1 a 2 kWh per dag, dus zodra salderen is afgeschaft heeft dat ook geen zin meer.
Verwachting is dat gas duurder zal worden, maar ik zie stroom door toenemende vraag eerlijk gezegd ook niet goedkoper worden. En met afschaffen van salderen is dat dus alleen af te vangen met een (flinke) thuis accu en dynamisch contract. Maar dat is wéer een extra investering.
Zit ik nu zo verkeerd te rekenen of valt de besparing echt zo tegen als het lijkt.
Sony A6700 - 10-18 F4 - 18-50 F2.8 - 24 F1.8 - 56 F1.4 - 70-350G
Dat is precies waar ik dus een beetje tegenaan loop: Je wil je vermogen verlagen maar door je AWT te verlagen krijg je dat ie sneller afslaat door overshoot. Dus eigenlijk wil je je AWT setpoint juist hoog houden maar het vermogen wel knijpen.arnoldniessen schreef op zaterdag 21 december 2024 @ 14:06:
[...]
De stilte-modus werkt wel, maar de beperking is wel vast (hier ca 55% vermogen). Mogelijk dat smart-grid beter kan werken op nieuwere systemen (komt nog). Het AWT setpoint verlagen help wel heel veel, zolang hij niet uitschakelt door overshoot. Immers, RWT zal pas wat later dalen, en het gevraagde vermogen is (AWT-RWT)*flow*0.07 kW. Dus bij 14L/min zal iedere graad AWT daling tijdelijk 1kW productie-daling moeten geven. Maar hoe dat uitpakt hangt ook van je afgifte systeem af natuurlijk.
Iets anders wat ik hier af en toe zie is dat ie lijkt te pendelen/afschakelt (door overshoot) terwijl de aanvoer temperatuur pas net aan de AWT target temperatuur heeft gehaald. Enig idee hoe dat kan komen? n.b. de toegestane overregeling staat al op maximaal (4C)
Dat is vooral bij het opstarten. Dan wil je soms AWT tijdelijk iets hoger.arnova schreef op zaterdag 21 december 2024 @ 14:35:
Dat is precies waar ik dus een beetje tegenaan loop: Je wil je vermogen verlagen maar door je AWT te verlagen krijg je dat ie sneller afslaat door overshoot. Dus eigenlijk wil je je AWT setpoint juist hoog houden maar het vermogen wel knijpen.
Te hoge retourtemperatuur, of is AWT toch gewoon te hoog dan? Of misschien omdat je twee zones regelt en hij overschakelt van zone? Heb je een voorbeeld?arnova schreef op zaterdag 21 december 2024 @ 14:35:
Iets anders wat ik hier af en toe zie is dat ie lijkt te pendelen/afschakelt (door overshoot) terwijl de aanvoer temperatuur pas net aan de AWT target temperatuur heeft gehaald. Enig idee hoe dat kan komen?
Hoe is je dat gelukt, bij een hybride kan dat toch niet?arnova schreef op zaterdag 21 december 2024 @ 14:35:
n.b. de toegestane overregeling staat al op maximaal (4C)
Daikin 2x8kW EBLA08E3V3+EHYHBX08AAV3+EKHWS200D3V3 - P1P2MQTT bridge - HA - USBtin - Zehnder Q600 / gasloos
Interessante info. Als het aantal starts bepalend is voor de levensduur van de WP, is het NL weer killing voor die dingen. In het Nederlandse klimaat hebben we immers veelal temperaturen rond het vriespunt in de winter en daarmee op sommige dagen elke drie kwartier een defrost mer herstart van de WP. Dat betekent dat je voor een lange levensduur de evenwichtstemperatuur hoog moeten houden, zeg +5 graden Celsius. Mmm…arnoldniessen schreef op zaterdag 21 december 2024 @ 13:54:
[...]
Bedankt voor de foto! Ik lees overal dat compressor levensduur vooral wordt door het aantal starts (grote inschakelstroom), niet door aantal bedrijfsuren. Hoeveel extra slijtage het hogere vermogen geeft weet ik niet.
Mijn gasverbruik is van 2.100-2.500 m3 per jaar gedaald naar 160-180 m3 (alleen douche). Mijn extra stroomverbruik (8 kW versie) ligt de afgelopen drie jaar voor de WP op gemiddeld zo’n 3.500 kWh. Ik schat dus in dat je installateur ernaast zit met zijn schatting. Overigens moet je je WP wel goed inregelen op je eigen situatie en behoeften. Met de standaard instellingen af-fabriek ging er hier in het eerste seizoen ook 5.000 kWh doorheen…RobbieB schreef op zaterdag 21 december 2024 @ 14:27:
1200 m3 gas bespaard a €1,19 = €1560
5000 kWh warmtepomp a €0,31 = €1550
…..
Zit ik nu zo verkeerd te rekenen of valt de besparing echt zo tegen als het lijkt.
Voor jouw situatie kun je vrij eenvoudig uitrekenen wat reëler zou zijn. Per bespaarde m3 moet je rekenen dat je thermisch 9 kWh nodig hebt, dus 1.200 x 9 =10.800 kWh. Bij een SCOP van 4 gemiddeld, kom je dan aan een jaarverbruik van 2.700 kWh.
[ Voor 14% gewijzigd door jdbiggelaa op 21-12-2024 18:32 . Reden: Berekening toegevoegd ]
Denk dat 5000 kWh veel te pessimistisch is, dat zou een SCOP van ca 2 betekenen.RobbieB schreef op zaterdag 21 december 2024 @ 14:27:
Wat is het verbruik bij iedereen op jaarbasis ongeveer? Installateur gaf aan dat ik bij ons met een 11Kw model moet rekenen op 5000kWh op jaarbasis, maar een snelle bierviltjes berekening resulteert dan amper in een kostenbesparing op basis van mijn huidige (3-jarig tot mei 2027) contract:
1200 m3 gas bespaard a €1,19 = €1560
5000 kWh warmtepomp a €0,31 = €1550
Besparing zal dus vooral komen door zonnepanelen (20x 430Wp) maar dat is de afgelopen dagen ook niet meer dan 1 a 2 kWh per dag, dus zodra salderen is afgeschaft heeft dat ook geen zin meer.
Verwachting is dat gas duurder zal worden, maar ik zie stroom door toenemende vraag eerlijk gezegd ook niet goedkoper worden. En met afschaffen van salderen is dat dus alleen af te vangen met een (flinke) thuis accu en dynamisch contract. Maar dat is wéer een extra investering.
Zit ik nu zo verkeerd te rekenen of valt de besparing echt zo tegen als het lijkt.
Een 11kW model heeft als nadeel dat hij veel aan/uit gaat in de herfst/lente door het hoge minimumvermogen. Ik vermoed dat 8kW + 3kW BUH net genoeg kan zijn, al moet je wel wat reserve hebben voor warm water.
Daikin 2x8kW EBLA08E3V3+EHYHBX08AAV3+EKHWS200D3V3 - P1P2MQTT bridge - HA - USBtin - Zehnder Q600 / gasloos
Ook bij een evenwichtstemperatuur van +5 krijg je defrosts, de WP doet dan op laag niveau nog mee met de gasketel. Maar ik denk dat pendelen een groter risico is, dan kom je aan 12starts/uur.jdbiggelaa schreef op zaterdag 21 december 2024 @ 17:28:
Interessante info. Als het aantal starts bepalend is voor de levensduur van de WP, is het NL weer killing voor die dingen. In het Nederlandse klimaat hebben we immers veelal temperaturen rond het vriespunt in de winter en daarmee op sommige dagen elke drie kwartier een defrost mer herstart van de WP. Dat betekent dat je voor een lange levensduur de evenwichtstemperatuur hoog moeten houden, zeg +5 graden Celsius. Mmm…
Mijn systeem had ca 1 start/draaiuur gemiddeld over het hele jaar toen de installateur deze achterliet, en op dit moment zit ik op minder dan 0,5start/draaiuur, en minder dan 4.000 draaiuren/jaar. Google suggereert dat een compressor mogelijk ca 100.000 starts en ca 100.000 uren mee kan.
Daikin 2x8kW EBLA08E3V3+EHYHBX08AAV3+EKHWS200D3V3 - P1P2MQTT bridge - HA - USBtin - Zehnder Q600 / gasloos
Ok, van pendelen heb ik voor zover ik kan zien nooit last, dat is weer een meevaller 😅 Hoe houd jij het aantal draaiuren en starts per jaar bij?arnoldniessen schreef op zaterdag 21 december 2024 @ 19:08:
[...]
Ook bij een evenwichtstemperatuur van +5 krijg je defrosts, de WP doet dan op laag niveau nog mee met de gasketel. Maar ik denk dat pendelen een groter risico is, dan kom je aan 12starts/uur.
Mijn systeem had ca 1 start/draaiuur gemiddeld over het hele jaar toen de installateur deze achterliet, en op dit moment zit ik op minder dan 0,5start/draaiuur, en minder dan 4.000 draaiuren/jaar. Google suggereert dat een compressor mogelijk ca 100.000 starts en ca 100.000 uren mee kan.
De uren/starts/kWh tellers worden door de Daikin bijgehouden en naar de thermostaat gecommuniceerd, maar dat gebeurt alleen (1) als de gebruiker het teller-informatiemenu opvraagt, (2) aan het eind van de maand, of (3) telkens als de P1P2MQTT bridge ze opvraagt, dat is iedere minuut. En ik log al 5 jaar alle P1/P2 data dus ik kan alles terugkijken.jdbiggelaa schreef op zaterdag 21 december 2024 @ 22:11:
Ok, van pendelen heb ik voor zover ik kan zien nooit last, dat is weer een meevaller 😅 Hoe houd jij het aantal draaiuren en starts per jaar bij?
Daikin 2x8kW EBLA08E3V3+EHYHBX08AAV3+EKHWS200D3V3 - P1P2MQTT bridge - HA - USBtin - Zehnder Q600 / gasloos
Ik begrijp niet wat je hier schrijft.fohn5 schreef op zaterdag 21 december 2024 @ 12:13:
.....
Buffervat staat in principe in serie met het hele huis.
Hier is hij specifiek in de retour van de 1e etage gezet ( minder ruis op slaapkamers tijdens defrost) en komt daarna via een T stuk direct in de centrale retour bij de binnenunit.
........
De AVDO zit in de aanvoerleiding?
De AVDO sluit boven een bepaald debiet van de CVpomp?
De uitgang van de AVDO gaat naar de ingang van het buffervat?
De uitgang van het buffervat is met een Tstuk op de retourleiding aangesloten?
Er stroomt alleen water door het buffervat als de AVDO is gesloten?
Als mijn redenering juist is, heeft het water in het buffervat dezelfde temperatuur als de ruimte waarin het buffervat is opgesteld.
Dat is kouder dan de ingestelde AWT.
Maar nog steeds warm genoeg voor een defrost.
Mijn conclusie: je hoeft geen super geisoleerd buffervat te plaatsen.
Je kan volstaan met een gewone stalen tank?
Edit om 1600 uur, nav de bijdrage van @arnoldniessen hieronder.
De AVDO is normaal gesloten, en kan dus nooit in een aan- of afvoerleiding zijn opgenomen.
Onderstaand plaatje uit de handleiding van Danfoss maakte mij veel duidelijk.
Al met al vind ik mijn idee om een niet geisoleerd buffervat tussen de uitgang van de AVDO en de retourleiding aan te sluiten, niet verkeerd.
:no_upscale():strip_icc():strip_exif()/f/image/eqPZUE9ipoZhzJPwQSr9GW4v.jpg?f=user_large)
[ Voor 23% gewijzigd door Leif op 22-12-2024 16:12 ]
@Leif AVDO en buffervat zijn twee verschillende zaken .
- AVDO zit tussen aanvoer en retour leiding ( drukverschil klep )
- AVDO opent boven een bepaalde verschildruk tussen aanvoer en retour
- AVDO staat in principe los van een buffervat ( hier zitten deze dicht bij elkaar maar hoeft niet )
- Ingang en uitgang buffervat zit in serie in de retour aangesloten
- er stroomt altijd retour water door het buffervat
- buffervat is ook niet geïsoleerd
Maar een plaatje zegt meer dan 1000 woorden
:strip_exif()/f/image/dQ41iSgwSCoRqS5Mok8iYe8Q.jpg?f=fotoalbum_large)
- AVDO zit tussen aanvoer en retour leiding ( drukverschil klep )
- AVDO opent boven een bepaalde verschildruk tussen aanvoer en retour
- AVDO staat in principe los van een buffervat ( hier zitten deze dicht bij elkaar maar hoeft niet )
- Ingang en uitgang buffervat zit in serie in de retour aangesloten
- er stroomt altijd retour water door het buffervat
- buffervat is ook niet geïsoleerd
Maar een plaatje zegt meer dan 1000 woorden
:strip_exif()/f/image/dQ41iSgwSCoRqS5Mok8iYe8Q.jpg?f=fotoalbum_large)
:strip_exif()/f/image/32snvpkhHF5JjK5uLoA9XZTN.jpg?f=fotoalbum_large)
Aanvullend: de AVDO opent niet meer dan nodig is om ongeveer het ingestelde drukverschil te behouden. Stel dat het CV afgiftesysteem een bepaald drukverschil oplevert bij 14L/min, en de AVDO staat precies op deze druk afgesteld, dan blijft hij normaal dicht. Als het drukverschil toeneemt omdat de WP 20L/min bij een defrost gaat doen, dan opent de AVDO gedeeltelijk maar het drukverschil neemt nauwelijks toe. Er zal dan bijna 6L/min door de AVDO stromen en iets meer dan 14L/min door het huis, en het gemengde water van beiden gaat retour door het buffervat.fohn5 schreef op zondag 22 december 2024 @ 11:01:
- AVDO opent boven een bepaalde verschildruk tussen aanvoer en retour
Uit de Danfoss data sheet voor de AVDO20 (ik weet niet zeker of dat het model op de foto is):
/f/image/yY3YcC3z3wMhFp5BSqr8jrL2.png?f=fotoalbum_large)
Daikin 2x8kW EBLA08E3V3+EHYHBX08AAV3+EKHWS200D3V3 - P1P2MQTT bridge - HA - USBtin - Zehnder Q600 / gasloos
Goed om te weten.arnoldniessen schreef op zaterdag 21 december 2024 @ 15:54:
[...]
Dat is vooral bij het opstarten. Dan wil je soms AWT tijdelijk iets hoger.
Als er bv. minder warmtevraag in huis is (er zijn bv. een aantal kleppen dicht (gegaan) op mijn VVW verdeler) dan lijkt ie regelmatig het vermogen totaal niet terug te moduleren waardoor ie overshoot. Maar zoals ik al zei: gek genoeg blijkt niet altijd de AWT temperatuur boven het setpoint te zitten. En de RWT temperatuur lijkt ook goed.[...]
Te hoge retourtemperatuur, of is AWT toch gewoon te hoog dan? Of misschien omdat je twee zones regelt en hij overschakelt van zone? Heb je een voorbeeld?
In de nieuwere manuals staat setting 9-04, die standaard op 1C staat en op maximaal 4C gezet kan worden.[...]
Hoe is je dat gelukt, bij een hybride kan dat toch niet?
@arnova wijzigen lukt wel maar houdt hij die waarde bij jouw ook vast , want in het verleden gebeurde dat niet?
De Daikin blijft mij verbazen: je hebt gelijk. Na een restart is ie die instelling weer "kwijt". Dat heeft dus weinig zin....fohn5 schreef op zondag 22 december 2024 @ 17:03:
@arnova wijzigen lukt wel maar houdt hij die waarde bij jouw ook vast , want in het verleden gebeurde dat niet?
@arnoldniessen Stel je niet te veel voor van dat afregelen het blijft toch een beetje trial by error / natte vingerwerk. Of je zou werkelijk de flow over de klep ook moeten gaan meten.
Maar resultaat geeft het in mijn ogen wel.
Maar resultaat geeft het in mijn ogen wel.
[ Voor 10% gewijzigd door fohn5 op 22-12-2024 19:34 ]
Beste mensen, als nieuweling op dit forum wil ik graag met enige schroom een vraag stellen over de instellingen van onze, in september geplaatste, Daikin Altherma Hybride R.
Zoals ik al aangaf met enige schroom wat er is al heel veel geschreven over allerlei instellingen maar veel daarvan gaan boven mijn pet.
U kan natuurlijk zeggen, laat je installateur dat doen, heb ik gevraagd maar die heeft het druk!!!
Toen het systeem opgestart werd gaf de Daikin kamerthermostaat de temperatuur in hele graden aan, na wat voorzichtig in het menu rond gekeken te hebben kon ik de instelling wijzigen, zodat de thermostaat nu ook de temperatuur achter de komma aangeeft.
Nu mijn vraag, is het nodig instellingen aan te passen om de installatie zo efficiënt mogelijk te laten werken?
En welke kan ik dan zelf doen.
De woning is van 1996, goed geïsoleerd, kunststof kozijnen voorzien van HR++ glas, radiatoren voorzien van
Speedcomfort ventilatie maar Geen vloerverwarming. De warmwatervoorziening is zonder extra tank en alleen voor de badkamer. En wij bezitten zonnepanelen.
Al vast bedankt voor de moeite.
Zoals ik al aangaf met enige schroom wat er is al heel veel geschreven over allerlei instellingen maar veel daarvan gaan boven mijn pet.
U kan natuurlijk zeggen, laat je installateur dat doen, heb ik gevraagd maar die heeft het druk!!!
Toen het systeem opgestart werd gaf de Daikin kamerthermostaat de temperatuur in hele graden aan, na wat voorzichtig in het menu rond gekeken te hebben kon ik de instelling wijzigen, zodat de thermostaat nu ook de temperatuur achter de komma aangeeft.
Nu mijn vraag, is het nodig instellingen aan te passen om de installatie zo efficiënt mogelijk te laten werken?
En welke kan ik dan zelf doen.
De woning is van 1996, goed geïsoleerd, kunststof kozijnen voorzien van HR++ glas, radiatoren voorzien van
Speedcomfort ventilatie maar Geen vloerverwarming. De warmwatervoorziening is zonder extra tank en alleen voor de badkamer. En wij bezitten zonnepanelen.
Al vast bedankt voor de moeite.
Ik zou zeker de flow ook wel willen meten als ik de AVDO monteer, kan vrij eenvoudig met een flow sensor (YF-B6 of zo).fohn5 schreef op zondag 22 december 2024 @ 19:33:
@arnoldniessen Stel je niet te veel voor van dat afregelen het blijft toch een beetje trial by error / natte vingerwerk. Of je zou werkelijk de flow over de klep ook moeten gaan meten.
Maar resultaat geeft het in mijn ogen wel.
Daikin 2x8kW EBLA08E3V3+EHYHBX08AAV3+EKHWS200D3V3 - P1P2MQTT bridge - HA - USBtin - Zehnder Q600 / gasloos
Genoeg te lezen hier, maar begin zeker met het zoeken naar de goede stookcurve en evenwichtstemperatuur. Daarna evt buitensensor middelen en kamermodulatie.Edpi schreef op zondag 22 december 2024 @ 20:25:
Beste mensen, als nieuweling op dit forum wil ik graag met enige schroom een vraag stellen over de instellingen van onze, in september geplaatste, Daikin Altherma Hybride R.
Zoals ik al aangaf met enige schroom wat er is al heel veel geschreven over allerlei instellingen maar veel daarvan gaan boven mijn pet.
U kan natuurlijk zeggen, laat je installateur dat doen, heb ik gevraagd maar die heeft het druk!!!
Toen het systeem opgestart werd gaf de Daikin kamerthermostaat de temperatuur in hele graden aan, na wat voorzichtig in het menu rond gekeken te hebben kon ik de instelling wijzigen, zodat de thermostaat nu ook de temperatuur achter de komma aangeeft.
Nu mijn vraag, is het nodig instellingen aan te passen om de installatie zo efficiënt mogelijk te laten werken?
En welke kan ik dan zelf doen.
De woning is van 1996, goed geïsoleerd, kunststof kozijnen voorzien van HR++ glas, radiatoren voorzien van
Speedcomfort ventilatie maar Geen vloerverwarming. De warmwatervoorziening is zonder extra tank en alleen voor de badkamer. En wij bezitten zonnepanelen.
Al vast bedankt voor de moeite.
Daikin 2x8kW EBLA08E3V3+EHYHBX08AAV3+EKHWS200D3V3 - P1P2MQTT bridge - HA - USBtin - Zehnder Q600 / gasloos
Ik kan niet plaatsen wat je beschrijft - heb je een grafiek met flow/RWT/LWT als dat gebeurt?arnova schreef op zondag 22 december 2024 @ 16:50:
Als er bv. minder warmtevraag in huis is (er zijn bv. een aantal kleppen dicht (gegaan) op mijn VVW verdeler) dan lijkt ie regelmatig het vermogen totaal niet terug te moduleren waardoor ie overshoot. Maar zoals ik al zei: gek genoeg blijkt niet altijd de AWT temperatuur boven het setpoint te zitten. En de RWT temperatuur lijkt ook goed.
Als kleppen dicht gaan, moet er iets veranderen:
-of totale flow blijft constant en flow door resterende groepen gaat omhoog -> na enige tijd RWT omhoog -> dus (zolang WP niet teruggeregeld heeft) AWT omhoog -> WP regelt terug (of overshoot)
-of totale flow daalt door extra weerstand -> (door lagere flow) AWT meteen omhoog -> WP regelt terug (of overshoot)
Daikin 2x8kW EBLA08E3V3+EHYHBX08AAV3+EKHWS200D3V3 - P1P2MQTT bridge - HA - USBtin - Zehnder Q600 / gasloos
Wat betreft het geluid bij hogere pompsnelheden, met name bij defrosts: we hebben hier sinds kort flexibele 1" slangen gemonteerd tussen de warmtepomp en het huis (n.a.v. deze post). Deze verminderen natuurlijk niet het leidinggeruis in huis maar wel het doorgeven van de trillingen van de circulatiepomp, wat je als "zingen" kon horen door het hele huis. Nu is dat geluid echt veel minder geworden. Wel is de leidingweerstand iets toegenomen, maar niet zeker is of dat aan de flex-slangen zelf ligt (misschien had ik beter DN32 kunnen nemen), want er zijn meerdere elementen toegevoegd (ontluchter, vuilafscheider, flow sensor, 2 kogelkranen). Bij 10L/min is het verbruik van de circulatiepomp(+gasketel) toegenomen van 22W naar 24W en bij defrosts blijft het verbruik 60W maar is de maximale snelheid nu wat lager: 21.5L/min ipv 23L/min.
/f/image/NLuFWtJbjZZkesFkXleMmJIk.png?f=fotoalbum_large)
Daikin 2x8kW EBLA08E3V3+EHYHBX08AAV3+EKHWS200D3V3 - P1P2MQTT bridge - HA - USBtin - Zehnder Q600 / gasloos
Grote winst is te behalen door je gedrag aan te passen. Een wp is een traag systeem wat efficiënt werkt als de compressor lange runs kan maken. Dus geen grote temperatuur wijzigingen zoals nachtverlaging.Edpi schreef op zondag 22 december 2024 @ 20:25:
Beste mensen, als nieuweling op dit forum wil ik graag met enige schroom een vraag stellen over de instellingen van onze, in september geplaatste, Daikin Altherma Hybride R.
Zoals ik al aangaf met enige schroom wat er is al heel veel geschreven over allerlei instellingen maar veel daarvan gaan boven mijn pet.
U kan natuurlijk zeggen, laat je installateur dat doen, heb ik gevraagd maar die heeft het druk!!!
Toen het systeem opgestart werd gaf de Daikin kamerthermostaat de temperatuur in hele graden aan, na wat voorzichtig in het menu rond gekeken te hebben kon ik de instelling wijzigen, zodat de thermostaat nu ook de temperatuur achter de komma aangeeft.
Nu mijn vraag, is het nodig instellingen aan te passen om de installatie zo efficiënt mogelijk te laten werken?
En welke kan ik dan zelf doen.
De woning is van 1996, goed geïsoleerd, kunststof kozijnen voorzien van HR++ glas, radiatoren voorzien van
Speedcomfort ventilatie maar Geen vloerverwarming. De warmwatervoorziening is zonder extra tank en alleen voor de badkamer. En wij bezitten zonnepanelen.
Al vast bedankt voor de moeite.
En meten is weten. Heb je inzicht in verbruik en watertemperatuur?
Voor een lagere AWT en dus betere efficiëntie:
- Probeer eens een weekje 24/7 op één vaste temperatuur te stoken.
- Zet je stooklijn zo laag, dat je net wel/niet de ingestelde temperatuur bereikt
Kia e-niro, smartEVSE, SolarEdge O/W 3/4 kW, Ferroli wpb 90 lt., Daikin 4kW monoblock, Victron MP2-5000 + 15 kWh, gasloos 2023
Ik heb niet uitgebreid gemeten, alleen enkele jaren geleden een koude periode met veel defrosts. Toen kwam ik op een SCOP van 2,5. Omdat ik over de jaren heen een stabiele gemiddelde SCOP van 4.0 haal, maak ik mij over die lage SCOP niet druk. Zoals gezegd, mijn doel is niet de hoogste efficiëntie.fohn5 schreef op vrijdag 20 december 2024 @ 20:06:
@jdbiggelaa
……
Zoals al gezegd verbaas ik me over die pieken van +60kWh ( maar dat is een bewuste keuze zoals je aangeeft), als jij van die dagen hebt ,heb je dan een COP van rond de 2 of veel hoger?
De stooklijn is dat de grafiek waar je terecht komt via het menu primair awt- weersafhankelijk.?
De kamer thermostaat staat op 20 gr constant.
De kamer thermostaat staat op 20 gr constant.
@Edpi Ik neem aan dat je ook een manual bij je installatie hebt gehad. Het goed om hier ook even in te kijken. Verder kan je vaak ook een zoekterm boven in dit scherm intikken.
https://gathering.tweaker...ter_keywords%5D=stooklijn
Hier kun je dan ook weer een hoop achtergrond info uit halen , en kom je onder andere deze foto tegen als antwoord op je vraag .
/f/image/8dh3LshBrxYiyIcVYR74DLo5.png?f=fotoalbum_large)
Kom je er dan ook niet uit , stel dan gerust je vraag, Pim 57 had je al op weg geholpen.
https://gathering.tweaker...ter_keywords%5D=stooklijn
Hier kun je dan ook weer een hoop achtergrond info uit halen , en kom je onder andere deze foto tegen als antwoord op je vraag .
/f/image/8dh3LshBrxYiyIcVYR74DLo5.png?f=fotoalbum_large)
Kom je er dan ook niet uit , stel dan gerust je vraag, Pim 57 had je al op weg geholpen.
[ Voor 24% gewijzigd door fohn5 op 24-12-2024 14:59 . Reden: nu met foto ]
Ja, daar zit ie. En misschien kun je een foto van die grafiek hier posten.Edpi schreef op dinsdag 24 december 2024 @ 10:58:
De stooklijn is dat de grafiek waar je terecht komt via het menu primair awt- weersafhankelijk.?
De kamer thermostaat staat op 20 gr constant.
Kia e-niro, smartEVSE, SolarEdge O/W 3/4 kW, Ferroli wpb 90 lt., Daikin 4kW monoblock, Victron MP2-5000 + 15 kWh, gasloos 2023
Inmiddels heb ik het een en ander geprobeerd en weer behoorlijk wat wijzer. Dit plaatje zegt (al bijna?) genoeg:arnoldniessen schreef op maandag 23 december 2024 @ 07:23:
[...]
Ik kan niet plaatsen wat je beschrijft - heb je een grafiek met flow/RWT/LWT als dat gebeurt?
Als kleppen dicht gaan, moet er iets veranderen:
-of totale flow blijft constant en flow door resterende groepen gaat omhoog -> na enige tijd RWT omhoog -> dus (zolang WP niet teruggeregeld heeft) AWT omhoog -> WP regelt terug (of overshoot)
-of totale flow daalt door extra weerstand -> (door lagere flow) AWT meteen omhoog -> WP regelt terug (of overshoot)
/f/image/1WlgDVBeZDDEQmeubnYYXceh.png?f=fotoalbum_large)
Toch wat duiding: wat je ziet is dat het settling-point van de AWT altijd al iets boven het setpoint is (ca. 0.7C) dus je hebt weinig marge naar boven ivm. de maximale 1C overregeling die is toegestaan. Wat ik hier dus duidelijk zie is dat het AWT setpoint verhogen geen probleem is maar zodra je omlaag gaat, al is het maar 1C, je al snel hebt dat de wp afschakelt omdat ie blijkbaar vindt dat je teveel overregeling hebt (>1C). Hetzelfde gedrag zie je als je secundaire zone met een hogere AWT hebt: van primair naar secundair is geen probleem maar als je terugschakelt, schakelt de wp onheroepelijk af. En in mijn geval zie je dit effect ook nog als ik de klep naar de VVW van mijn BG sluit: dan loopt de AWT zo snel op dat de WP ook afschakelt.
De vraag is: is hier een oplossing voor en hebben mensen die de AWT (dynamisch) regelen dit probleem ook niet dan? Of is dit simpelweg onontkoombaar?
[ Voor 8% gewijzigd door arnova op 24-12-2024 19:34 ]
@Arnova Zou ik bovenstaande handmatig uitvoeren stopt de WP en start deze weer als de kamertemperatuur een halve graad onder de thermostaat temperatuur ligt. Dat hij stopt vind ik een te verwachten actie bij de Daikin aangezien hij stopt / reset bij elke handmatige temperatuur wijziging.
Volgens mij rond de Daikin de AWT af op hele graden dus doet hij niets met tienden.
Weersafhankelijke AWT + modulatie ,1 automatische verhoging en 2 x verlaging
Laat ik de modulatie zijn werk doen krijg je het volgende te zien , geen stops o.i.d. en hij regelt zich zelf op en neer rond de kamertemperatuur . Je ziet AWT kan ook onder setpoint komen. Loopt hij uit zijn regelbereik dus max. negatieve modulatie AWT en kamer temp +0.5 boven de ingestelde thermostaat waarde dan slaat de WP ook af . ( maar bij de huidige temperaturen speelt dat niet ) Hij slingert mooi om zijn setpoint .
/f/image/kaKenHe7MxwsKA0UwrKidnz0.png?f=fotoalbum_large)
Modulatie in aktie
Volgens mij rond de Daikin de AWT af op hele graden dus doet hij niets met tienden.
Weersafhankelijke AWT + modulatie ,1 automatische verhoging en 2 x verlaging
Laat ik de modulatie zijn werk doen krijg je het volgende te zien , geen stops o.i.d. en hij regelt zich zelf op en neer rond de kamertemperatuur . Je ziet AWT kan ook onder setpoint komen. Loopt hij uit zijn regelbereik dus max. negatieve modulatie AWT en kamer temp +0.5 boven de ingestelde thermostaat waarde dan slaat de WP ook af . ( maar bij de huidige temperaturen speelt dat niet ) Hij slingert mooi om zijn setpoint .
/f/image/kaKenHe7MxwsKA0UwrKidnz0.png?f=fotoalbum_large)
Modulatie in aktie
/f/image/aAqSh2RwDhRwosTOo4N1oCXw.png?f=fotoalbum_large)
[ Voor 12% gewijzigd door fohn5 op 25-12-2024 00:19 ]
@Edpi Elke instelling kan je in principe zelf wijzigen als je maar bij houdt wat je wijzigt en niet alles tegelijk wijzigt. Maar nogmaals raadpleeg je manual en dit forum.
Je zou met het volgende document al een eerste stap kunnen zetten en een verbetering kunnen zien .
https://cdn.prod.website-...de%2Bwarmtepomp%2B(2).pdf
Er van uitgaande dat op dit moment je huis makkelijk warm wordt denk ik dat :
- je evenwichttemperatuur erg hoog staat ( vermoedelijk op 5 )
- je stooklijn aan de hoge kant is
Maar dit alles is voor elk huis anders dus je zal hier zelf mee aan de slag moeten
Je zou met het volgende document al een eerste stap kunnen zetten en een verbetering kunnen zien .
https://cdn.prod.website-...de%2Bwarmtepomp%2B(2).pdf
Er van uitgaande dat op dit moment je huis makkelijk warm wordt denk ik dat :
- je evenwichttemperatuur erg hoog staat ( vermoedelijk op 5 )
- je stooklijn aan de hoge kant is
Maar dit alles is voor elk huis anders dus je zal hier zelf mee aan de slag moeten
@Edpi Bedankt voor de foto van je stooklijn.
Voor een goed geïsoleerde woning zoals jij hebt, staat je stooklijn erg hoog. Die kan makkelijk 5 graden omlaag. Hierdoor wordt je systeem trager maar ook efficiënter!
En omdat je huis goed geïsoleerd is werkt zo’n traag systeem prima. Je kunt het best 24/7 continue één temperatuur aanhouden.
Voor mensen die van een cv afkomen is dat even wennen, want die nachtverlaging zit er zo in geramd.
Probeer het met onderstaande instellingen eens een paar dagen en kijk wat je er van vindt.
Mocht de woning toch afkoelen, dan kun je de stooklijn weer iets verhogen. Dat gaat met het pijltje omhoog in het home display.
:strip_exif()/f/image/ZhtMAFrf0T3wrZuNvMVbtN0E.jpg?f=fotoalbum_large)
En kun je ook wat meten aan je systeem?
Voor een goed geïsoleerde woning zoals jij hebt, staat je stooklijn erg hoog. Die kan makkelijk 5 graden omlaag. Hierdoor wordt je systeem trager maar ook efficiënter!
En omdat je huis goed geïsoleerd is werkt zo’n traag systeem prima. Je kunt het best 24/7 continue één temperatuur aanhouden.
Voor mensen die van een cv afkomen is dat even wennen, want die nachtverlaging zit er zo in geramd.
Probeer het met onderstaande instellingen eens een paar dagen en kijk wat je er van vindt.
Mocht de woning toch afkoelen, dan kun je de stooklijn weer iets verhogen. Dat gaat met het pijltje omhoog in het home display.
:strip_exif()/f/image/ZhtMAFrf0T3wrZuNvMVbtN0E.jpg?f=fotoalbum_large)
En kun je ook wat meten aan je systeem?
[ Voor 12% gewijzigd door Pim57 op 24-12-2024 23:10 ]
Kia e-niro, smartEVSE, SolarEdge O/W 3/4 kW, Ferroli wpb 90 lt., Daikin 4kW monoblock, Victron MP2-5000 + 15 kWh, gasloos 2023
Bedankt voor alle informatie tot zover. Het is inderdaad wennen om de thermostaat niet lager te zetten als je weggaat of voor de nacht. Het voordeel van de WP is nu al merkbaar, het is nu continu comfortabel en tegen lager maandlasten dan alleen de CV.
Ik heb de stooklijn aangepast, naar 45 en 25 graden. De evenwichtstemperatuur staat op 2 graden. Is het verstandig die nog lager te zetten?
Als je in februari voor een lange periode zeg 4 weken weggaat, kan ik de temperatuur op 20 gr laten staan of kan ik deze naar 19, 18 of zelfs 17,5 gr. zetten zonder dat je het risico loopt om bij terugkomst dagen in een (koud/ fris) huis te zitten.
Ik kan helaas niet aan het systeem meten, het enige wat ik kan is via de thermostaat de instelling veranderen.
Nogmaals tot zover al erg bedankt voor alle hulp.
Ik heb de stooklijn aangepast, naar 45 en 25 graden. De evenwichtstemperatuur staat op 2 graden. Is het verstandig die nog lager te zetten?
Als je in februari voor een lange periode zeg 4 weken weggaat, kan ik de temperatuur op 20 gr laten staan of kan ik deze naar 19, 18 of zelfs 17,5 gr. zetten zonder dat je het risico loopt om bij terugkomst dagen in een (koud/ fris) huis te zitten.
Ik kan helaas niet aan het systeem meten, het enige wat ik kan is via de thermostaat de instelling veranderen.
Nogmaals tot zover al erg bedankt voor alle hulp.
Ik herken dit gedrag van de WP.arnova schreef op dinsdag 24 december 2024 @ 19:26:
[...]
...... Wat ik hier dus duidelijk zie is dat het AWT setpoint verhogen geen probleem is maar zodra je omlaag gaat, al is het maar 1C, je al snel hebt dat de wp afschakelt omdat ie blijkbaar vindt dat je teveel overregeling hebt (>1C). .....
De vraag is: is hier een oplossing voor en hebben mensen die de AWT (dynamisch) regelen dit probleem ook niet dan? Of is dit simpelweg onontkoombaar?
Maar er zijn meer situaties waarin de WP niet vloeiend moduleert, en moeite heeft een stationaire toerental te vinden.
Ik heb 4kw WP, uitsluitend radiatoren met ventilatoren.
Radiatoren staan altijd vol open.
Met dit warme weer zet ik de WP snachts af.
sMorgens een half uurtje gas, en dan weer electrisch.
Uitgangssituatie om t=0 minuut
:no_upscale():strip_icc():strip_exif()/f/image/aYkADujYWZnjqgw9oKHGZ1nl.jpg?f=user_large)
t=20 minuut Ik ga over op electrisch. AWT=26 continu
Ventilatoren staan full blast.
:no_upscale():strip_icc():strip_exif()/f/image/usjJKQ2jUGJc8Gzo44lxhT1y.jpg?f=user_large)
t=30 minuut. WP schiet door naar AWT=27, terwijl de ingestelde AWT=26
:no_upscale():strip_icc():strip_exif()/f/image/38dC0hlnwLJCgK3qSTsDO0bE.jpg?f=user_large)
t=60 WP heeft zich twee keer uitgeschakeld, en vertoont eindelijk een rustig gedrag.
Ventilatoren gaan geluidloos draaien.
:no_upscale():strip_icc():strip_exif()/f/image/HWGZs48FvFX5eMwbn8DvRssq.jpg?f=user_large)
[ Voor 70% gewijzigd door Leif op 25-12-2024 10:29 ]
@Edpi Als je op gas aangesloten blijft, kun je de evenwichtstemperatuur op 2 houden. Of op 4 zetten om uit het defrost gebied van de wp te blijven.
Zelf heb ik mijn eerste winter de evenwicht temperatuur op -14 gezet om te kijken of ik all-electric kon gaan. Bij mij ging dat prima en nu ben ik van het gas af. Voor SWW heb ik een aparte warmtepomp boiler genomen.
Voor de vakantie kun je de stooklijn -3 (dus 45 naar 42) doen en de thermostaat op 17. Als je terugkomt van vakantie duurt het wel een dag voordat je weer op 20 zit. Of je zet de stooklijn tijdelijk 5 graden omhoog, dan gaat het sneller.
De komende weken kun je nog proberen of je dat 45 graden punt nog wat lager kunt krijgen. Misschien lukt 44 of 43 nog wel zonder dat je huis onder de 20° C zakt.
Zelf heb ik mijn eerste winter de evenwicht temperatuur op -14 gezet om te kijken of ik all-electric kon gaan. Bij mij ging dat prima en nu ben ik van het gas af. Voor SWW heb ik een aparte warmtepomp boiler genomen.
Voor de vakantie kun je de stooklijn -3 (dus 45 naar 42) doen en de thermostaat op 17. Als je terugkomt van vakantie duurt het wel een dag voordat je weer op 20 zit. Of je zet de stooklijn tijdelijk 5 graden omhoog, dan gaat het sneller.
De komende weken kun je nog proberen of je dat 45 graden punt nog wat lager kunt krijgen. Misschien lukt 44 of 43 nog wel zonder dat je huis onder de 20° C zakt.
[ Voor 18% gewijzigd door Pim57 op 25-12-2024 10:47 ]
Kia e-niro, smartEVSE, SolarEdge O/W 3/4 kW, Ferroli wpb 90 lt., Daikin 4kW monoblock, Victron MP2-5000 + 15 kWh, gasloos 2023
Dank je, duidelijk, dus toch in alle gevallen een geinduceerde overshoot. De maximale overshoot is overigens 1.9C bij mij, hij rondt blijkbaar eerst naar beneden af voordat hij de test <=1C uitvoert, en voor zover ik kan zien is dat met 0.1C nauwkeurigheid voor zowel AWT als setpoint.arnova schreef op dinsdag 24 december 2024 @ 19:26:
Toch wat duiding: wat je ziet is dat het settling-point van de AWT altijd al iets boven het setpoint is (ca. 0.7C) dus je hebt weinig marge naar boven ivm. de maximale 1C overregeling die is toegestaan. Wat ik hier dus duidelijk zie is dat het AWT setpoint verhogen geen probleem is maar zodra je omlaag gaat, al is het maar 1C, je al snel hebt dat de wp afschakelt omdat ie blijkbaar vindt dat je teveel overregeling hebt (>1C). Hetzelfde gedrag zie je als je secundaire zone met een hogere AWT hebt: van primair naar secundair is geen probleem maar als je terugschakelt, schakelt de wp onheroepelijk af. En in mijn geval zie je dit effect ook nog als ik de klep naar de VVW van mijn BG sluit: dan loopt de AWT zo snel op dat de WP ook afschakelt.
Ik zie overigens wel dat AWT vaak ongeveer, of lager is, dan setpoint. In dit voorbeeld lijkt de "verhoging" op 19:02 en op 19:12 op het begin van flipperen wat daarna niet doorzet, maar wel AWT te hoog houdt.
Ik stuur je binnenkort een experimentele firmware die de overregeling vergroot, om dit probleem te verminderen.arnova schreef op dinsdag 24 december 2024 @ 19:26:
De vraag is: is hier een oplossing voor en hebben mensen die de AWT (dynamisch) regelen dit probleem ook niet dan? Of is dit simpelweg onontkoombaar?
Daikin 2x8kW EBLA08E3V3+EHYHBX08AAV3+EKHWS200D3V3 - P1P2MQTT bridge - HA - USBtin - Zehnder Q600 / gasloos
@Pim57 , dank je wel voor alle informatie. Ik heb het opgeschreven en ga er zeker mee aan de slag.
De installateur hoeft wat mij betreft niet meer te komen om de zaak in te stellen.
Ik laat weten wat het resultaat is van alle tips, en wens je vast een voorspoedige jaarwisseling en het allerbeste voor 2025.
De installateur hoeft wat mij betreft niet meer te komen om de zaak in te stellen.
Ik laat weten wat het resultaat is van alle tips, en wens je vast een voorspoedige jaarwisseling en het allerbeste voor 2025.
Oh dat zou heel fijn zijn. Kan je vertellen hoe je workaround eruit gaat zien?arnoldniessen schreef op woensdag 25 december 2024 @ 10:17:
[...]
Dank je, duidelijk, dus toch in alle gevallen een geinduceerde overshoot. De maximale overshoot is overigens 1.9C bij mij, hij rondt blijkbaar eerst naar beneden af voordat hij de test <=1C uitvoert, en voor zover ik kan zien is dat met 0.1C nauwkeurigheid voor zowel AWT als setpoint.
Ik zie overigens wel dat AWT vaak ongeveer, of lager is, dan setpoint. In dit voorbeeld lijkt de "verhoging" op 19:02 en op 19:12 op het begin van flipperen wat daarna niet doorzet, maar wel AWT te hoog houdt.
[...]
Ik stuur je binnenkort een experimentele firmware die de overregeling vergroot, om dit probleem te verminderen.
Hier nog een plaatje van het effect wanneer de kleppen van mijn BG vvw (aka. primaire zone) sluiten:
/f/image/zxDb4Y5mkDPWLEMzMOynDh2R.png?f=fotoalbum_large)
Wat lijkt te gebeuren is dat de Daikin niet alleen het vermogen terugmoduleert maar ook de AWT temperatuur terugmoduleert waardoor ie zichzelf dus in de problemen helpt. De Daikin lijkt sowieso niet goed met al te snelle veranderingen in het afgifte systeem om te kunnen gaan.
Zelfde als sommige gebruikers hier al doen: AWT setpoint tijdelijk hoger zetten (via offset of via AWT-absoluut) als extra overregeling marge, alleen als het nodig is. Maar dan in de ATmega die sneller kan reageren.arnova schreef op woensdag 25 december 2024 @ 12:57:
Oh dat zou heel fijn zijn. Kan je vertellen hoe je workaround eruit gaat zien?
Het vermogen regelt hij terug omdat (nadat) het setpoint verlaagd wordt door kamermodulatie, of als RWT stijgt (door naregeling) - gebruik je nu zowel naregeling als kamermodulatie? Dan zou ik kamermodulatie eens proberen uit te zetten want het is dubbel op: naregeling zorgt voor minder flow/hogere RWT, en kamermodulatie zorgt voor lager AWT setpoint, en samen lijkt dat te veel voor de vermogensregeling.arnova schreef op woensdag 25 december 2024 @ 12:57:
Wat lijkt te gebeuren is dat de Daikin niet alleen het vermogen terugmoduleert maar ook de AWT temperatuur terugmoduleert waardoor ie zichzelf dus in de problemen helpt. De Daikin lijkt sowieso niet goed met al te snelle veranderingen in het afgifte systeem om te kunnen gaan.
Daikin 2x8kW EBLA08E3V3+EHYHBX08AAV3+EKHWS200D3V3 - P1P2MQTT bridge - HA - USBtin - Zehnder Q600 / gasloos
Ah ja, zoiets vermoedde ik al. Maar slim/handig om dat via de ATmega te doen.arnoldniessen schreef op woensdag 25 december 2024 @ 16:16:
[...]
Zelfde als sommige gebruikers hier al doen: AWT setpoint tijdelijk hoger zetten (via offset of via AWT-absoluut) als extra overregeling marge, alleen als het nodig is. Maar dan in de ATmega die sneller kan reageren.
Ja, ik zat er ook al aan te denken om misschien de kamermodulatie eens uit te schakelen. Of om toch het secundaire schakelcontact van de Daikin hiervoor te (mis/ge)bruiken.[...]
Het vermogen regelt hij terug omdat (nadat) het setpoint verlaagd wordt door kamermodulatie, of als RWT stijgt (door naregeling) - gebruik je nu zowel naregeling als kamermodulatie? Dan zou ik kamermodulatie eens proberen uit te zetten want het is dubbel op: naregeling zorgt voor minder flow/hogere RWT, en kamermodulatie zorgt voor lager AWT setpoint, en samen lijkt dat te veel voor de vermogensregeling.
Weet jij toevallig of de setting voor een "Snel" of "Langzaam" afgifte systeem nog invloed zou kunnen hebben op dit verschijnsel? Het is mij nl. nog steeds niet precies duidelijk wat dat doet...
Hm, dan forceer je juist dat hij uitgaat?arnova schreef op donderdag 26 december 2024 @ 09:31:
Ja, ik zat er ook al aan te denken om misschien de kamermodulatie eens uit te schakelen. Of om toch het secundaire schakelcontact van de Daikin hiervoor te (mis/ge)bruiken.
Nee, geen idee. Als ik moet gokken, de kamermodulatie werkt met timers van 10/20/30 minuten, mogelijk dat die timers anders ingesteld worden.arnova schreef op donderdag 26 december 2024 @ 09:31:
Weet jij toevallig of de setting voor een "Snel" of "Langzaam" afgifte systeem nog invloed zou kunnen hebben op dit verschijnsel? Het is mij nl. nog steeds niet precies duidelijk wat dat doet...
Daikin 2x8kW EBLA08E3V3+EHYHBX08AAV3+EKHWS200D3V3 - P1P2MQTT bridge - HA - USBtin - Zehnder Q600 / gasloos
Niet bij het aanschakelen van de secundaire zone, zolang de AWT maar hoger is dan die van de primaire zone. Bij het weer terugschakelen van secundair naar primair heb je dus wel een probleem. Ik bedoelde eigenlijk dat je de secundaire zone op de Daikin kan gebruiken om een soort en met van de kamermodulatie uit(/aan) te schakelen. Maar eerst maar eens helemaal zonder kamermodulatie proberen.arnoldniessen schreef op donderdag 26 december 2024 @ 11:07:
[...]
Hm, dan forceer je juist dat hij uitgaat?
Dat klinkt logisch ja. Overigens kan ik altijd zelf nog een soort modulatie construeren door met de AWT deviation te spelen.[...]
Nee, geen idee. Als ik moet gokken, de kamermodulatie werkt met timers van 10/20/30 minuten, mogelijk dat die timers anders ingesteld worden.