Nee , echt niet
Zal de fa wel eens een mail sturen
Bij bol inderdaad maar daar is hij veel duurder
Hier wel besteld gewoon. 10 euro shipping costsLeipi35 schreef op zondag 6 oktober 2024 @ 13:23:
Waar kan ik die maus stixx voordelig kopen ?
De site genoemd in eerdere reactie geeft aan dat er geen verzending mogelijk is naar mijn adres
En dit is gewoon adres in Nederland
[Afbeelding]
|| Solar 7.4kwp oostwest + 850wp zuid + Deye 12K-SG04LP3-EU + 50kWh LiFePo4 || EHVX08S23EJ9W + ERGA06EAV3H ||
Even een spatie in je postcode toevoegen. ( Probleem had ik ook.)Leipi35 schreef op zondag 6 oktober 2024 @ 13:23:
Waar kan ik die maus stixx voordelig kopen ?
De site genoemd in eerdere reactie geeft aan dat er geen verzending mogelijk is naar mijn adres
En dit is gewoon adres in Nederland
[Afbeelding]
Gasloos, 14,99kWp, Ekrano, 70kWh Pylontech, 3xVictron MP8000, M5stack, MQTT
De uitslag is binnen:cj1 schreef op zondag 29 september 2024 @ 20:17:
[...]
DC lastscheiders maakt ZJ Beny ook: BH-250-2P € 109,90 Helaas weer zonder verlies specificaties, voor die Beny.com website promopraat "Lagere vermogensverlies" koop ik niets. Lager dan wat?
- NM8NSD-250 = 0,4 mOhm / 10,2 W @160A (switch disconnector)
- Gewiss GW97727 = ?0,13 mOhm? / 3,3 W @160A? (switch disconnector; DC-20A / DC-20B rating tot 220 VDC)
- Schneider Compact INS = 0,2 mOhm / 5,1W @160A (switch disconnector)
- Schneider Compact INS/INV = 0,15 mOhm / 4W @160A (switch disconnector)
Panasonic WH-MDC05F3E5, PAW-DHWM80ZNT, 3×Fronius IG Plus, Diehl Platinum 2100H, Mean Well TS-200, Studer AJ400-48, 18×Rept CB75, AHED-BMS, Tibber Epex/Greenchoice 3j
inmiddels wel gelukt , wat ik verkeerd deed weet ik nog niet want je vult in je paypall en dan worden alle gegevens overgenomen en daarna dus die meldingPCJR schreef op zondag 6 oktober 2024 @ 20:13:
[...]
Hier wel besteld gewoon. 10 euro shipping costs
Hier bericht dat begin volgende week t op dr post gaat, eind volgende week delivery.Leipi35 schreef op maandag 7 oktober 2024 @ 11:11:
[...]
inmiddels wel gelukt , wat ik verkeerd deed weet ik nog niet want je vult in je paypall en dan worden alle gegevens overgenomen en daarna dus die melding
maar goed , 3 stuks onderweg nu
[ Voor 21% gewijzigd door PCJR op 07-10-2024 11:26 ]
|| Solar 7.4kwp oostwest + 850wp zuid + Deye 12K-SG04LP3-EU + 50kWh LiFePo4 || EHVX08S23EJ9W + ERGA06EAV3H ||
Zo gaat het hier ook , er zijn altijd weer uitgaven die je in eerste instantie niet berekend had.PCJR schreef op maandag 7 oktober 2024 @ 11:15:
[...]
Hier bericht dat begin volgende week t op dr post gaat, eind volgende week delivery.
Dan hoop ik ook dat mijn Luyuan box2 en 3 binnen komen, en nog 2x mccb. Straks nog even wat remaining kabel en oogjes bestellen en dan moet het eens klaar zijn met uitgaven voor dit project
Buiten de BMS heb ik ok een Victron shunt 500A, zoals Andy in de laatste YT al opmerkte non BMS can nessesary.PCJR schreef op maandag 7 oktober 2024 @ 11:15:
[...]
Hier bericht dat begin volgende week t op dr post gaat, eind volgende week delivery.
Dan hoop ik ook dat mijn Luyuan box2 en 3 binnen komen, en nog 2x mccb. Straks nog even wat remaining kabel en oogjes bestellen en dan moet het eens klaar zijn met uitgaven voor dit project
Ps. Ik hoorde op de laatste yt movie van Andy dat JK en v16 bms uit gaat brengen. Maar wsl ook een nieuwe fw voor v15 nog. T zal me benieuwen. Ik heb iig de soc-fixer oplossing paraat. En als laatste de optie op canbus weg te laten en te sturen op vbatt. Ik moet dan wel een conversie tabel ingeven in GBBoptimizer.
http://www.pvoutput.org/list.jsp?id=46229&sid=42168
Als je er maar 1 bestelt is bol goedkoperLeipi35 schreef op zondag 6 oktober 2024 @ 15:24:
[...]
Nee , echt niet
Zal de fa wel eens een mail sturen
Bij bol inderdaad maar daar is hij veel duurder
6200 Wp | eGolf 32kWh | ESS Victron 18kWh
Die duits franse site is 45 euro? + 10 shipping. Is 55 euro?Jazsie schreef op maandag 7 oktober 2024 @ 13:30:
Zie dat meerdere nu de Maus STIXX PRO bestellen. Wellicht is een group buy geen slecht idee.
[...]
Als je er maar 1 bestelt is bol goedkoper.
|| Solar 7.4kwp oostwest + 850wp zuid + Deye 12K-SG04LP3-EU + 50kWh LiFePo4 || EHVX08S23EJ9W + ERGA06EAV3H ||
6200 Wp | eGolf 32kWh | ESS Victron 18kWh
@PCJRJazsie schreef op maandag 7 oktober 2024 @ 16:51:
Ik zie toch € 60,80 ex BTW staan. Inclusief BTW = €73,56 + €10,-- verzendkosten.
Tibber; 3-fase Victron ESS, 38,4 kWh opslag; gasloos sinds 2013; Nibe F1245-10PC; SAP; HomeSeer4; Proxmox 8
Ik ga er geen 10 plaatsen. Ik plaats er 1. En ook geen 350 euro pro5 of whatever. Er ontstaat geen vuur vanuit de cellen zelf, die gaan alleen gassen. Als er iets gaat smeulen dan is het vanuit kabels of verbindingen of de bms zelf. Dat krijgt 1 stixx pro wel uit. 150 euro is prima zo....John245 schreef op maandag 7 oktober 2024 @ 16:58:
[...]
@PCJR
Ik heb antwoord op mijn vraag waar de correctiefactor 10 vandaan komt.
"Regarding the correction factor of 10, it is specifically applicable to the volume of the LiFePO4 battery compartment due to the fire suppression requirements of those particular batteries. Electrical cabinets, like the one you referenced from Hager, typically have different fire suppression needs, so the same correction factor may not be relevant. For electrical cabinets, it’s best to follow the volume recommendations provided by the manufacturer of the MAUS Stixx Pro units to ensure proper coverage."
Dus er zijn al enkele personen die besteld hebben zonder te weten dat 10 keer zoveel capaciteit noodzakelijk is.
Dit betekent wel dat de groepsaankoop groter kan worden.
|| Solar 7.4kwp oostwest + 850wp zuid + Deye 12K-SG04LP3-EU + 50kWh LiFePo4 || EHVX08S23EJ9W + ERGA06EAV3H ||
174 euro zegt ie hier voor 3 stuksJazsie schreef op maandag 7 oktober 2024 @ 16:51:
Ik zie toch € 60,80 ex BTW staan. Inclusief BTW = €73,56 + €10,-- verzendkosten.
|| Solar 7.4kwp oostwest + 850wp zuid + Deye 12K-SG04LP3-EU + 50kWh LiFePo4 || EHVX08S23EJ9W + ERGA06EAV3H ||
Dan stel ik voor dat jij dat 5000 euro systeem vergelijkt door middel van een real live test met één (1) maal de Maus Stixx Pro. Dan weet ik daarna of 1 stick voldoende isPCJR schreef op maandag 7 oktober 2024 @ 17:18:
[...]
Ik ga er geen 10 plaatsen. Ik plaats er 1. En ook geen 350 euro pro5 of whatever. Er ontstaat geen vuur vanuit de cellen zelf, die gaan alleen gassen. Als er iets gaat smeulen dan is het vanuit kabels of verbindingen of de bms zelf. Dat krijgt 1 stixx pro wel uit. 150 euro is prima zo....
We kunnen ook een 5000 euro systeem monteren. Ergens houdt het op he.
Tibber; 3-fase Victron ESS, 38,4 kWh opslag; gasloos sinds 2013; Nibe F1245-10PC; SAP; HomeSeer4; Proxmox 8
Met of zonder sticker? 😉John245 schreef op maandag 7 oktober 2024 @ 17:27:
[...]
Dan stel ik voor dat jij dat 5000 euro systeem vergelijkt door middel van een real live test met één (1) maal de Maus Stixx Pro. Dan weet ik daarna of 1 stick voldoende is
Tibber, Gasloos sinds 2017, Nibe F1155, 12.4kWp 30° O/W + 4.4kWp 0°, 3x Victron MP2-5000 + 60 kWh
@PCJR
Tibber; 3-fase Victron ESS, 38,4 kWh opslag; gasloos sinds 2013; Nibe F1245-10PC; SAP; HomeSeer4; Proxmox 8
@V_ger
Tibber; 3-fase Victron ESS, 38,4 kWh opslag; gasloos sinds 2013; Nibe F1245-10PC; SAP; HomeSeer4; Proxmox 8
Ik had het duidelijk over 1 stuk en niet 3
6200 Wp | eGolf 32kWh | ESS Victron 18kWh
mijn kast is 1 bij 0.8 x .35 is 0.28m3PCJR schreef op maandag 7 oktober 2024 @ 17:18:
[...]
Ik ga er geen 10 plaatsen. Ik plaats er 1. En ook geen 350 euro pro5 of whatever. Er ontstaat geen vuur vanuit de cellen zelf, die gaan alleen gassen. Als er iets gaat smeulen dan is het vanuit kabels of verbindingen of de bms zelf. Dat krijgt 1 stixx pro wel uit. 150 euro is prima zo....
We kunnen ook een 5000 euro systeem monteren. Ergens houdt het op he.
Misschien handiger om het aan de specialist te vragen. Uitgaande van het antwoord in mijn situatie heb jij er 14 nodig.Leipi35 schreef op maandag 7 oktober 2024 @ 17:59:
[...]
mijn kast is 1 bij 0.8 x .35 is 0.28m3
dus ik ga ervanuit dat 3 stuks meer dan voldoende is;
[ Voor 44% gewijzigd door John245 op 07-10-2024 18:07 ]
Tibber; 3-fase Victron ESS, 38,4 kWh opslag; gasloos sinds 2013; Nibe F1245-10PC; SAP; HomeSeer4; Proxmox 8
Ik zeg niet dat 14 het juiste getal is. Maar als je het niet vraagt weet je het niet.Leipi35 schreef op maandag 7 oktober 2024 @ 18:16:
tja , 14 stuks komt op dik 800 euro
en dat na 5 jaar nog eens
dus dat doen we maar niet....
Tibber; 3-fase Victron ESS, 38,4 kWh opslag; gasloos sinds 2013; Nibe F1245-10PC; SAP; HomeSeer4; Proxmox 8
http://www.pvoutput.org/list.jsp?id=46229&sid=42168
En dan? Een overdruk ventiel installeren in je box?habbekrats schreef op maandag 7 oktober 2024 @ 18:26:
Eigenlijk moet je de batterijbox elk naadje en gaatje dichtkitten.
Tibber, Gasloos sinds 2017, Nibe F1155, 12.4kWp 30° O/W + 4.4kWp 0°, 3x Victron MP2-5000 + 60 kWh
Geen zuurstof aanvoer is een dovende brand.V_ger schreef op maandag 7 oktober 2024 @ 18:39:
[...]
En dan? Een overdruk ventiel installeren in je box?
http://www.pvoutput.org/list.jsp?id=46229&sid=42168
Maar de cellen gaan uitgassen voordat er sprake is van brand. Waar blijft al dat gas dan? Of wat gaat de druk in je box worden als er 1 of meerdere cellen uitgassen?habbekrats schreef op maandag 7 oktober 2024 @ 18:45:
[...]
Geen zuurstof aanvoer is een dovende brand.
Tibber, Gasloos sinds 2017, Nibe F1155, 12.4kWp 30° O/W + 4.4kWp 0°, 3x Victron MP2-5000 + 60 kWh
Dat gas is niet brandbaar. Voorkomen dat er zuurstof bijkomt zorgt ervoor dat de brand heel klein blijft.V_ger schreef op maandag 7 oktober 2024 @ 18:51:
[...]
Maar de cellen gaan uitgassen voordat er sprake is van brand. Waar blijft al dat gas dan? Of wat gaat de druk in je box worden als er 1 of meerdere cellen uitgassen?
En het is een illusie dat je het gasdicht zou kunnen krijgen.
http://www.pvoutput.org/list.jsp?id=46229&sid=42168
Huh!? Waterstof!
Kijk. Het echte werk.Leipi35 schreef op maandag 7 oktober 2024 @ 17:44:
Dit is tenminste nog eens een dc schakelaar😀😀
1000V / 200A
9.5 watt verlies per pool
[ Voor 33% gewijzigd door DavidZH op 07-10-2024 19:38 . Reden: Extra quote erbij. ]
Meestal brand het niet. Maar een H2 explosie is ook niet prettig.DavidZH schreef op maandag 7 oktober 2024 @ 19:34:
[...]
Huh!? Waterstof!
Herinner je nog die Duitser die vermoedelijk 15p en 16p accu’s parallel aan het gebruiken was in zijn systeem van een paar maanden terug?
Tibber; 3-fase Victron ESS, 38,4 kWh opslag; gasloos sinds 2013; Nibe F1245-10PC; SAP; HomeSeer4; Proxmox 8
http://www.pvoutput.org/list.jsp?id=46229&sid=42168
Is dit voor ons nuttig? Volgens mij gaat het hier om li-ion accu's. Hebben wij niet verder...
|| Solar 7.4kwp oostwest + 850wp zuid + Deye 12K-SG04LP3-EU + 50kWh LiFePo4 || EHVX08S23EJ9W + ERGA06EAV3H ||
Ik heb ze gedemonteerd uit een pv omvormer systeem van 50kw.DavidZH schreef op maandag 7 oktober 2024 @ 19:34:
[...]
Huh!? Waterstof!
Herinner je nog die Duitser die vermoedelijk 15p en 16p accu’s parallel aan het gebruiken was in zijn systeem van een paar maanden terug?
[...]
Kijk. Het echte werk.
Wel een serieuze vraag: wat is de gebruikscategorie van deze schakelaar?
Waar zie je dat? Gezien het gewicht en stationaire toepassing zou het zomaar wel LFP kunnen zijn. Denk niet dat die sleper specifiek heel scherp de verschillende chemiën zo op kan dreunen.PCJR schreef op maandag 7 oktober 2024 @ 20:10:
[...]
Is dit voor ons nuttig? Volgens mij gaat het hier om li-ion accu's. Hebben wij niet verder...
Wel imposant filmpje
https://www.firerescue1.c...in-crash-on-calif-freewaybbbrumbrum schreef op maandag 7 oktober 2024 @ 20:24:
[...]
Waar zie je dat? Gezien het gewicht en stationaire toepassing zou het zomaar wel LFP kunnen zijn. Denk niet dat die sleper specifiek heel scherp de verschillende chemiën zo op kan dreunen.
|| Solar 7.4kwp oostwest + 850wp zuid + Deye 12K-SG04LP3-EU + 50kWh LiFePo4 || EHVX08S23EJ9W + ERGA06EAV3H ||
[ Voor 10% gewijzigd door PCJR op 07-10-2024 20:34 ]
|| Solar 7.4kwp oostwest + 850wp zuid + Deye 12K-SG04LP3-EU + 50kWh LiFePo4 || EHVX08S23EJ9W + ERGA06EAV3H ||
En een H2 meter.BenSKIP schreef op maandag 7 oktober 2024 @ 20:37:
LiFePo blaast ook H² uit ALS ze gaan afgassen.
https://www.sciencedirect...abs/pii/S2352152X23017206
Je wilt eigenlijk ook een CO melder plaatsen.
Tibber; 3-fase Victron ESS, 38,4 kWh opslag; gasloos sinds 2013; Nibe F1245-10PC; SAP; HomeSeer4; Proxmox 8
container heeft UN3536 voor li-ion ol lithium metal,voor lfp is gebruikelijk UN3480bbbrumbrum schreef op maandag 7 oktober 2024 @ 20:24:
[...]
Waar zie je dat? Gezien het gewicht en stationaire toepassing zou het zomaar wel LFP kunnen zijn. Denk niet dat die sleper specifiek heel scherp de verschillende chemiën zo op kan dreunen.
Eilandbedrijf met netondersteuning , all-electric || Deye 12KSG04LP3 met 580Ah-LFP 51,2V (Seplos 3x48100-10C +48200-10E) || hulp-Deye 12k SG04LP3 met 280Ah-LFP 51,2V || 19.4 kWp PV || Zonneplan EPEX-klant
Zie maatregel 32 PGS 37-1BenSKIP schreef op maandag 7 oktober 2024 @ 21:16:
En daarbij rekening houden met het karakter van het gas. CO is lichter dan lucht, de de CO melder aan het plafond. H² ook, maar in combinatie met een overmaat aan CO is er een geringe ruimte tussen LEL en HEL. CO melder zal dus eerder in melding gaan. CO melder met BUCK voeding aan accu, dan heb je ook bij stroomuitval herrie in de toko. En piezo aan sOnOff zodat je een push bericht krijgt zodra deze in melding gaat. Geen brommers nabij stallen want die motoren zijn dikwijls niet top afgesteld waardoor er NOx en CO kan blijven hangen, auto nabij starten, wil je ook niet. Je wilt geen valse melding.
Tibber; 3-fase Victron ESS, 38,4 kWh opslag; gasloos sinds 2013; Nibe F1245-10PC; SAP; HomeSeer4; Proxmox 8
[ Voor 57% gewijzigd door BenSKIP op 07-10-2024 21:45 ]
Groot gelijk heb je!Leipi35 schreef op maandag 7 oktober 2024 @ 20:24:
[...]
Ik heb ze gedemonteerd uit een pv omvormer systeem van 50kw.
Totaal 6 stuks.
Kon ze niet laten liggen....
DavidZH schreef op maandag 7 oktober 2024 @ 22:06:
[...]
Groot gelijk heb je!
Wat is het nummer van ABB wat er op staat? (1SCA…..) ze hebben nogal wat verschillende opties daar…
Zag ergens ~700 dollar, je krijgt een beetje het zonnepaneel effect: de panelen zelf zijn bijna gratis, maar alle systemen er om heen vereist een hypotheek.
Deze zijn eigenlijk ook niet 100% geschikt voor accutoepassingen, tenzij je er een zekering die snel genoeg is voor plaatst; gBatt, of nog beter aR karakteristiek. Maar dat gaat vooral over kortsluitingen. Je kan deze wel onder belasting schakelen, en daar vertrouw ik deze een heel stuk beter mee als de Chinezen. Puur vanwege de bluskamers met magnetische geleiding.
Bij mij gaat het ook wel wat heen en weer. De linker grafiek is beter gebalanceerd en lijkt het gedrag minder te hebben dan de rechter die net 2 dagen mee draait. Ik verwacht dat beide batterijen vanmiddag vol zijn en weer iets beter gebalanceerd zijn.thys schreef op maandag 7 oktober 2024 @ 22:19:
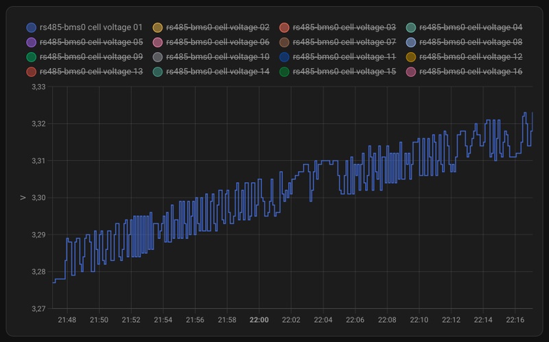
Tijdens het op- en ontladen danst het gemeten cellvoltage in mijn JK-BMS met sprongen van 10mV. Dit geldt voor alle cellen. Is dit bij jullie ook zo? Het geeft zo’n onrustig beeld.
[Afbeelding]
Never fall in love with your own design!
Kan dit te meken hebben met de balancer die er steeds even 2 A uit haalt of instopt?hood schreef op dinsdag 8 oktober 2024 @ 13:59:
[...]
Bij mij gaat het ook wel wat heen en weer. De linker grafiek is beter gebalanceerd en lijkt het gedrag minder te hebben dan de rechter die net 2 dagen mee draait. Ik verwacht dat beide batterijen vanmiddag vol zijn en weer iets beter gebalanceerd zijn.
[Afbeelding]
|| Solar 7.4kwp oostwest + 850wp zuid + Deye 12K-SG04LP3-EU + 50kWh LiFePo4 || EHVX08S23EJ9W + ERGA06EAV3H ||
Het balanceren staat op boven 3,40VPCJR schreef op dinsdag 8 oktober 2024 @ 15:15:
[...]
Kan dit te meken hebben met de balancer die er steeds even 2 A uit haalt of instopt?
Benieuwd naar een grafiek bij balancer=off
Never fall in love with your own design!
Wil je niet liever je uitgassende gassen afvoeren / weg ventileren ?BenSKIP schreef op maandag 7 oktober 2024 @ 21:37:
Jep.... i know. Detectie is goed, maar er is nagenoeg geen risico op een H² explosie/brand. De grens tussen LEL en HEL is smal, vanwege de aanwezigheid van zuurstof verdrijvende gassen. (Ik ga nog steeds uit van een beperkte ruimte) Ga je zuurstof toevoegen, dan is het een heel ander verhaal. Vandaar ook mijn opmerking aan de persoon (ik weet niet wie het was) dat de garagedeur automatisch zou openen als de temperatuur toenemen zal. Eigenlijk wil je dan juist de ruimte verder verkleinen en zuurstof wegnemen. Ook als je automatische blusmiddelen inzet, wil je niet dat de ruimte toeneemt, dan heb je een exponentiële toename van je blusmiddel nodig.
3200 Wp OZO+10000 Wp ZZW+3200 Wp WNW - Daikin 4MXM68N + 3 x FTXM20M2V1B + FTXA50A2V1BT - Vaillant AroTherm 125/5 & Boiler VIH RW 300/3 MR
@Q @BenSKIPBenSKIP schreef op woensdag 9 oktober 2024 @ 01:08:
Nee jongens, wanneer gaat een cel eventueel afgassen? Ja, mogelijk bij overladen / kortsluiting / thermal runaway. Bij 1 en 2 grijpt de BMS in, bij 2 de zekering bij 3 heb je al brand. Dan hebben 1 en 2 gefaald. Nogmaals die kans is *ZEER* klein! Ventileren voor dampen NIET doen! We hebben het hier niet over H² gas wat vrij kan komen bij het laden van de natte loodzuur accu. Heeeeel andere chemie, risico's en technieken.
Tibber; 3-fase Victron ESS, 38,4 kWh opslag; gasloos sinds 2013; Nibe F1245-10PC; SAP; HomeSeer4; Proxmox 8
De ventilatie is er al anders mag je volgens de richtlijn de ruimte niet in.Q schreef op dinsdag 8 oktober 2024 @ 22:45:
Het is een afweging van risico’s vs kosten en baten. Idealiter gaat een speciale ventilator aan op vol vermogen die bij een foutconditie eventuele gassen afzuigt naar buiten. Dus gat in de muur maken, dealen met isolatie verlies, regelsysteem er aan wat robuust is.
Ik vraag me af hoeveel procent van de ESS bezitters hier dit heeft gerealiseerd en hoeveel van die groep ook iets heeft ingeregeld wat écht gaat werken 🤷♀️
Tibber; 3-fase Victron ESS, 38,4 kWh opslag; gasloos sinds 2013; Nibe F1245-10PC; SAP; HomeSeer4; Proxmox 8
Wereldwijd? 0.01 % denk ikQ schreef op dinsdag 8 oktober 2024 @ 22:45:
Ik vraag me af hoeveel procent van de ESS bezitters hier dit heeft gerealiseerd en hoeveel van die groep ook iets heeft ingeregeld wat écht gaat werken 🤷♀️
|| Solar 7.4kwp oostwest + 850wp zuid + Deye 12K-SG04LP3-EU + 50kWh LiFePo4 || EHVX08S23EJ9W + ERGA06EAV3H ||
Ventilatie gerealiseerd. Het regelsysteem wordt aan gewerkt.Q schreef op dinsdag 8 oktober 2024 @ 22:45:
Het is een afweging van risico’s vs kosten en baten. Idealiter gaat een speciale ventilator aan op vol vermogen die bij een foutconditie eventuele gassen afzuigt naar buiten. Dus gat in de muur maken, dealen met isolatie verlies, regelsysteem er aan wat robuust is.
Ik vraag me af hoeveel procent van de ESS bezitters hier dit heeft gerealiseerd en hoeveel van die groep ook iets heeft ingeregeld wat écht gaat werken 🤷♀️
Tibber; 3-fase Victron ESS, 38,4 kWh opslag; gasloos sinds 2013; Nibe F1245-10PC; SAP; HomeSeer4; Proxmox 8
Je hebt dan toch wel een explosieproof ventilator he? Want als dat ding vonkt bij het aangaan/tijdens normaal bedrijf dan uh, heb je hem niet meer nodigJohn245 schreef op woensdag 9 oktober 2024 @ 08:50:
[...]
Ventilatie gerealiseerd. Het regelsysteem wordt aan gewerkt.
Tibber, Gasloos sinds 2017, Nibe F1155, 12.4kWp 30° O/W + 4.4kWp 0°, 3x Victron MP2-5000 + 60 kWh
@V_gerV_ger schreef op woensdag 9 oktober 2024 @ 08:55:
[...]
Je hebt dan toch wel een explosieproof ventilator he? Want als dat ding vonkt bij het aangaan/tijdens normaal bedrijf dan uh, heb je hem niet meer nodig
Tibber; 3-fase Victron ESS, 38,4 kWh opslag; gasloos sinds 2013; Nibe F1245-10PC; SAP; HomeSeer4; Proxmox 8
"Never wrestle with a pig – it gets mud all over you and the pig likes it."
http://www.pvoutput.org/list.jsp?id=46229&sid=42168
/f/image/7TiF8J3W4WYry1DiPxYXjk2o.png?f=fotoalbum_large)
| Watt AC | Charge | Discharge |
|---|---|---|
| 200 | 0,891 | |
| 500 | 0,785 | 0,935 |
| 1000 | 0,872 | 0,952 |
| 1500 | 0,897 | 0,952 |
| 2000 | 0,899 | 0,951 |
| 2500 | 0,898 | 0,934 |
| 3000 | 0,892 | 0,925 |
| 3500 | 0,882 | 0,915 |
| 4000 | 0,871 | 0,900 |
| 4350 | 0,893 |
1
2
3
4
5
6
7
8
9
10
11
12
13
14
15
16
17
18
19
20
21
22
| template:
- sensor:
- name: "victron_battery_discharge_power_loss_w"
device_class: power
state_class: measurement
unit_of_measurement: W
state: >
{## https://communityarchive.victronenergy.com/questions/56351/multiplus-485000-efficiency-curve.html ##}
{## Steps of 250 Watt (for 1x Multiplus II 5000VA) ##}
{% set power_loss_dc2ac_list = [
0, 92.7, 95.0, 96.1,
96.2, 96.1, 95.9, 95.4,
95.1, 94.5, 94.0, 93.5,
93.0, 92.3, 92.1, 91.6,
91.0, 90.3, 90.0, 89.6,
88.9, 88.0, 86.3, 85.0] %}
{% set power = (states('sensor.victron_battery_discharge_power')|float)*1000 %}
{% set pw_div3 = power/3 %}
{% set idx = (power/1000/3*4)|int %}
{% set corr = 1.0 %}
{% set loss = ((100-power_loss_dc2ac_list[idx])/100*pw_div3*3*corr)|float|round(2) %}
{{ loss }} |
4900/4920 Wp ZW + 2520/2100 Wp ZO : SMA STP10.0-3AV-40/STP4.0-3AV-40 : 3xMP2-5000VA : 3xSeplos Mason 280L+42,9kWh : Arotherm VWL125/6+MEH97/6+VIH-RW300/3 : 100 m2 vvw als bijverwarming : Bouwjaar 2008
Mijn systeem is nog in opbouw, maar ik heb inderdaad een gat in de buitenmuur laten boren en een Itho ECO ventilatiebox aangeschaft (hoewel niet speciaal voor explosieve gassen, wel een brushless DC motor die geen vonken maakt) en met dit printje kan ik hem via het netwerk besturen.Q schreef op dinsdag 8 oktober 2024 @ 22:45:
Het is een afweging van risico’s vs kosten en baten. Idealiter gaat een speciale ventilator aan op vol vermogen die bij een foutconditie eventuele gassen afzuigt naar buiten. Dus gat in de muur maken, dealen met isolatie verlies, regelsysteem er aan wat robuust is.
Ik vraag me af hoeveel procent van de ESS bezitters hier dit heeft gerealiseerd en hoeveel van die groep ook iets heeft ingeregeld wat écht gaat werken 🤷♀️
Het is uiteraard als mitigatie voor het geval die zeer kleine kans een realiteit wordt, BMS bordjes kunnen ook gewoon falen, net zoals settings verkeerd kunnen staan waardoor een BMS simpelweg niet ingrijpt en cellen door dendriet groei of overmatige SEI aangroei intern kunnen kortsluiten en opwarmen en zonder brand kunnen uitgassen.BenSKIP schreef op woensdag 9 oktober 2024 @ 01:08:
Nee jongens, wanneer gaat een cel eventueel afgassen? Ja, mogelijk bij overladen / kortsluiting / thermal runaway. Bij 1 en 2 grijpt de BMS in, bij 2 de zekering bij 3 heb je al brand. Dan hebben 1 en 2 gefaald. Nogmaals die kans is *ZEER* klein! Ventileren voor dampen NIET doen! We hebben het hier niet over H² gas wat vrij kan komen bij het laden van de natte loodzuur accu. Heeeeel andere chemie, risico's en technieken.
3200 Wp OZO+10000 Wp ZZW+3200 Wp WNW - Daikin 4MXM68N + 3 x FTXM20M2V1B + FTXA50A2V1BT - Vaillant AroTherm 125/5 & Boiler VIH RW 300/3 MR
Je wilt alleen geen extra zuurstof toevoegen!PentaClover schreef op woensdag 9 oktober 2024 @ 20:20:
[...]
Mijn systeem is nog in opbouw, maar ik heb inderdaad een gat in de buitenmuur laten boren en een Itho ECO ventilatiebox aangeschaft (hoewel niet speciaal voor explosieve gassen, wel een brushless DC motor die geen vonken maakt) en met dit printje kan ik hem via het netwerk besturen.
Het idee is om de box op 1% te laten draaien voor een lichte koeling flow door de batterijen heen om de cellen niet te warm te laten worden en in geval van calamiteit naar 100% (104 liter/seconde) ventilatie te gaan.
Ik moet nog bedenken hoe ik wil detecteren of er iets aan de hand is, een losse CO sensor is waarschijnlijk het simpelste.
[...]
Het is uiteraard als mitigatie voor het geval die zeer kleine kans een realiteit wordt, BMS bordjes kunnen ook gewoon falen, net zoals settings verkeerd kunnen staan waardoor een BMS simpelweg niet ingrijpt en cellen door dendriet groei of overmatige SEI aangroei intern kunnen kortsluiten en opwarmen en zonder brand kunnen uitgassen.
1 LiFePO4 cell van 280ah geeft bij volledige uitgassing ~660 liter gas waarvan 6.6 liter CO, 13.2 liter CO2 , 66.1 liter brandbare koolwaterstof verbindingen, 26.5 liter explosief Methaan en 33.1 liter explosief Waterstof gas, die ben ik dan toch liever kwijt dan rijk (evenals de onbekende hoeveelheid giftige gassen die er vrij komen).
Maar dat is zoals al eerder door @Q opgemerkt een afweging die een ieder zelf maakt op basis van kans, kosten en effect.
Het is altijd goed een risicobeoordeling (Technische safety review) uit te voeren, bij voorkeur met een layer of protection analyse (LOPA, HAZOP enz.), en visualisering in een Bow-tie. Dan kun je het systeem in ieder geval zodanig aanleggen dat het voorbereidt is voor de te nemen maatregelen.PentaClover schreef op woensdag 9 oktober 2024 @ 20:20:
[...]
Mijn systeem is nog in opbouw, maar ik heb inderdaad een gat in de buitenmuur laten boren en een Itho ECO ventilatiebox aangeschaft (hoewel niet speciaal voor explosieve gassen, wel een brushless DC motor die geen vonken maakt) en met dit printje kan ik hem via het netwerk besturen.
Het idee is om de box op 1% te laten draaien voor een lichte koeling flow door de batterijen heen om de cellen niet te warm te laten worden en in geval van calamiteit naar 100% (104 liter/seconde) ventilatie te gaan.
Ik moet nog bedenken hoe ik wil detecteren of er iets aan de hand is, een losse CO sensor is waarschijnlijk het simpelste.
[...]
Het is uiteraard als mitigatie voor het geval die zeer kleine kans een realiteit wordt, BMS bordjes kunnen ook gewoon falen, net zoals settings verkeerd kunnen staan waardoor een BMS simpelweg niet ingrijpt en cellen door dendriet groei of overmatige SEI aangroei intern kunnen kortsluiten en opwarmen en zonder brand kunnen uitgassen.
1 LiFePO4 cell van 280ah geeft bij volledige uitgassing ~660 liter gas waarvan 6.6 liter CO, 13.2 liter CO2 , 66.1 liter brandbare koolwaterstof verbindingen, 26.5 liter explosief Methaan en 33.1 liter explosief Waterstof gas, die ben ik dan toch liever kwijt dan rijk (evenals de onbekende hoeveelheid giftige gassen die er vrij komen).
Maar dat is zoals al eerder door @Q opgemerkt een afweging die een ieder zelf maakt op basis van kans, kosten en effect.
Tibber; 3-fase Victron ESS, 38,4 kWh opslag; gasloos sinds 2013; Nibe F1245-10PC; SAP; HomeSeer4; Proxmox 8
Dat is best lastig als je afzuigd, er zal altijd verse aanvoer van lucht zijn naar de ruimte waar de batterijen staan door het drukverschil, dat zorgt er ook voor dat de gassen niet het huis in lekken wat dan wel weer prettig is.BenSKIP schreef op woensdag 9 oktober 2024 @ 20:27:
[...]
Je wilt alleen geen extra zuurstof toevoegen!
3200 Wp OZO+10000 Wp ZZW+3200 Wp WNW - Daikin 4MXM68N + 3 x FTXM20M2V1B + FTXA50A2V1BT - Vaillant AroTherm 125/5 & Boiler VIH RW 300/3 MR
3200 Wp OZO+10000 Wp ZZW+3200 Wp WNW - Daikin 4MXM68N + 3 x FTXM20M2V1B + FTXA50A2V1BT - Vaillant AroTherm 125/5 & Boiler VIH RW 300/3 MR
@BenSKIPBenSKIP schreef op woensdag 9 oktober 2024 @ 20:58:
Omdat je dat niet voor elkaar krijgt.... LEL is 4%, HEL 75% met afgassen vul je mee aan dan af.
Tibber; 3-fase Victron ESS, 38,4 kWh opslag; gasloos sinds 2013; Nibe F1245-10PC; SAP; HomeSeer4; Proxmox 8
3200 Wp OZO+10000 Wp ZZW+3200 Wp WNW - Daikin 4MXM68N + 3 x FTXM20M2V1B + FTXA50A2V1BT - Vaillant AroTherm 125/5 & Boiler VIH RW 300/3 MR
3200 Wp OZO+10000 Wp ZZW+3200 Wp WNW - Daikin 4MXM68N + 3 x FTXM20M2V1B + FTXA50A2V1BT - Vaillant AroTherm 125/5 & Boiler VIH RW 300/3 MR
[ Voor 7% gewijzigd door BenSKIP op 09-10-2024 21:21 ]
Hmm volgens mij heb ik dat in deze post al gezegd, relevante stukje:BenSKIP schreef op woensdag 9 oktober 2024 @ 21:19:
cellen gaan niet spontaan afgassen, afgassen gebeurt na drukverhoging in de cel. Dat gebeurd pas bij kortsluiting, overtemp (door brand). Dan moet je alles al potdicht hebben. Dat vonkje is al aanwezig!
En in deze gevallen is er dus geen vonkje aanwezig en lijkt mij verdunnen en weg ventileren van het gas een goede optie, ik heb in iedergeval nog geen argument gezien waarom het geen goed idee is om te voorkomen dat er in deze situatie giftige en explosieve gassen in de woning blijven hangen.PentaClover schreef op woensdag 9 oktober 2024 @ 20:20:
[...]
Het is uiteraard als mitigatie voor het geval die zeer kleine kans een realiteit wordt, BMS bordjes kunnen ook gewoon falen, net zoals settings verkeerd kunnen staan waardoor een BMS simpelweg niet ingrijpt en cellen door dendriet groei of overmatige SEI aangroei intern kunnen kortsluiten en opwarmen en zonder brand kunnen uitgassen.
3200 Wp OZO+10000 Wp ZZW+3200 Wp WNW - Daikin 4MXM68N + 3 x FTXM20M2V1B + FTXA50A2V1BT - Vaillant AroTherm 125/5 & Boiler VIH RW 300/3 MR
@BenSKIPBenSKIP schreef op woensdag 9 oktober 2024 @ 21:35:
Ik ga nu toch even flauw doen.... want ik hoop er inzage mee te bereiken. Als we stikstof hanteren om een brand te voorkomen, dan zal elke spuitgast adviseren alles ten alle tijden open te houden. Je komt niet onder de LEL door te gaan ventileren. Maar.... we blijven echt veel te lang doorzagen op het risico. Wil je een risico beperken, dan kies je voor een PGS 15 kast (instappertje 5000 euro) bekleed je deze van binnen en van buiten met 2x 22mm pyrotech fermacell o.i.d. zelfsluitend, opschuimende strips.... dan nog moet je het 200 voudige aan water hebben om de boel te neutraliseren, want dit brand onder water door. Pas na meerdere dagen kan kan je het uit het bad halen, anders start de ontbranding weer.
Tibber; 3-fase Victron ESS, 38,4 kWh opslag; gasloos sinds 2013; Nibe F1245-10PC; SAP; HomeSeer4; Proxmox 8
Ik heb alleen maar meerdere keren herhaald dat er geen gassen kunnen vrijkomen, omdat het een gesloten systeem is en er pas gassen worden afgeblazen als je ALLE kritieke punten al voorbij bent en dan dus echt GEEN zuurstof toevoegen wil. Maar.... ga vooral je gang. Wie ben ik om jou te overtuigen. Misschien moet je eens in een EOS gaan kijken en dan zoeken naar de ventilatie. Die openingen gaan allemaal DICHT als de BMC in melding gaat. En jij wilt dan actief gaan ventileren?PentaClover schreef op woensdag 9 oktober 2024 @ 21:41:
[...]
Hmm volgens mij heb ik dat in deze post al gezegd, relevante stukje:
[...]
En in deze gevallen is er dus geen vonkje aanwezig en lijkt mij verdunnen en weg ventileren van het gas een goede optie, ik heb in iedergeval nog geen argument gezien waarom het geen goed idee is om te voorkomen dat er in deze situatie giftige en explosieve gassen in de woning blijven hangen.
[ Voor 6% gewijzigd door BenSKIP op 10-10-2024 09:05 ]
Vooral de charge efficiency bij lage vermogens is wel héél slecht...thys schreef op woensdag 9 oktober 2024 @ 18:06:
Ik heb een serie metingen uitgevoerd om de efficiëntie van mijn MP2 48/5000 te bepalen bij laden/ontladen op verschillende vermogens. Hoewel er al informatie beschikbaar is van een meting op het Victron-forum, sloten de meetpunten niet goed aan op de vermogenswaarden die voor mij relevant zijn. Ik gebruik deze gegevens als input voor de Day Ahead Optimizer van @KC27.
[Afbeelding]
Watt AC Charge Discharge 200 0,891 500 0,785 0,935 1000 0,872 0,952 1500 0,897 0,952 2000 0,899 0,951 2500 0,898 0,934 3000 0,892 0,925 3500 0,882 0,915 4000 0,871 0,900 4350 0,893
Dit zijn mijn resultaten, ter lering en vermaak!
Mee eens. Als mensen de PGS37-1 lezen en dan vooral monitoring, sensoren en ventilatie dan komt het helemaal goed.BenSKIP schreef op donderdag 10 oktober 2024 @ 08:59:
[...]
Ik heb alleen maar meerdere keren herhaald dat er geen gassen kunnen vrijkomen, omdat het een gesloten systeem is en er pas gassen worden afgeblazen als je ALLE kritieke punten al voorbij bent en dan dus echt GEEN zuurstof toevoegen wil. Maar.... ga vooral je gang. Wie ben ik om jou te overtuigen. Misschien moet je eens in een EOS gaan kijken en dan zoeken naar de ventilatie. Die openingen gaan allemaal DICHT als de BMC in melding gaat. En jij wilt dan actief gaan ventileren?
Ook heb ik herhaald aangegeven dat ventileren als koeling bedoeld, PRIMA is. Maar zodra er maar wat gebeurd moet alles UIT en hermetisch DICHT.
Tibber; 3-fase Victron ESS, 38,4 kWh opslag; gasloos sinds 2013; Nibe F1245-10PC; SAP; HomeSeer4; Proxmox 8
Amen!John245 schreef op donderdag 10 oktober 2024 @ 09:11:
[...]
Mee eens. Als mensen de PGS37-1 lezen en dan vooral monitoring, sensoren en ventilatie dan komt het helemaal goed.
Dat denk ik wel ja, het idle verbruik is ook best hoog natuurlijk. Als je dat relatief gaat afzetten tegen een laag vermogen dan heeft dat een grote invloed op de ratio.stefaantje schreef op donderdag 10 oktober 2024 @ 09:05:
Vooral de charge efficiency bij lage vermogens is wel héél slecht...
Komt dit door het relatief hoge zelfverbruik vd MP, of is er een andere verklaring?
http://www.pvoutput.org/list.jsp?id=46229&sid=42168
Mee eens. Maar als je de PGS37-2 naast de PGS37-1 legt zijn er veel overeenkomsten.habbekrats schreef op donderdag 10 oktober 2024 @ 10:55:
PGS15 is opslag gevaarlijke stoffen, daar vallen batterijen maar deels onder. PGS 37-2 gaat om de opslag van Lithium gebaseerde cellen. In opslag is in mijn ogen iets anders als in gebruik.
Tibber; 3-fase Victron ESS, 38,4 kWh opslag; gasloos sinds 2013; Nibe F1245-10PC; SAP; HomeSeer4; Proxmox 8
http://www.pvoutput.org/list.jsp?id=46229&sid=42168
Hoe, waar (op welke posities zitten je meetpennnen) en met welke appratuur heb je gemeten?thys schreef op woensdag 9 oktober 2024 @ 18:06:
Ik heb een serie metingen uitgevoerd om de efficiëntie van mijn MP2 48/5000 te bepalen bij laden/ontladen op verschillende vermogens. Hoewel er al informatie beschikbaar is van een meting op het Victron-forum, ...
Panasonic WH-MDC05F3E5, PAW-DHWM80ZNT, 3×Fronius IG Plus, Diehl Platinum 2100H, Mean Well TS-200, Studer AJ400-48, 18×Rept CB75, AHED-BMS, Tibber Epex/Greenchoice 3j
4900/4920 Wp ZW + 2520/2100 Wp ZO : SMA STP10.0-3AV-40/STP4.0-3AV-40 : 3xMP2-5000VA : 3xSeplos Mason 280L+42,9kWh : Arotherm VWL125/6+MEH97/6+VIH-RW300/3 : 100 m2 vvw als bijverwarming : Bouwjaar 2008
Er is een verschil of je:BenSKIP schreef op donderdag 10 oktober 2024 @ 08:59:
[...]
... er pas gassen worden afgeblazen als je ALLE kritieke punten al voorbij bent en dan dus echt GEEN zuurstof toevoegen wil. Maar.... ga vooral je gang. Wie ben ik om jou te overtuigen.
:no_upscale():strip_icc():fill(white):strip_exif()/f/image/CgDYBqFzOH2nAm8jiPMxHWNr.jpg?f=user_large)
Panasonic WH-MDC05F3E5, PAW-DHWM80ZNT, 3×Fronius IG Plus, Diehl Platinum 2100H, Mean Well TS-200, Studer AJ400-48, 18×Rept CB75, AHED-BMS, Tibber Epex/Greenchoice 3j
http://www.pvoutput.org/list.jsp?id=46229&sid=42168
Tibber; 3-fase Victron ESS, 38,4 kWh opslag; gasloos sinds 2013; Nibe F1245-10PC; SAP; HomeSeer4; Proxmox 8
Ik hoop oprecht dat je ze nooit nodig zal hebben. Maar daar zorgt die sticker natuurlijk voor 😉John245 schreef op donderdag 10 oktober 2024 @ 14:51:
[...]
@V_ger Weer een extra sticker![]()
Mijn Maus Stixx Pro zijn binnen. Lekker compact.
[Afbeelding]
Tibber, Gasloos sinds 2017, Nibe F1155, 12.4kWp 30° O/W + 4.4kWp 0°, 3x Victron MP2-5000 + 60 kWh
Ik hoop ook dat ze nooit gebruikt worden. Maar dat hoop je eigenlijk met alle veiligheidsmaatregelen. De brandblussers die we nu hebben vervang ik ook liever dan dat ik ze gebruik.V_ger schreef op donderdag 10 oktober 2024 @ 15:03:
[...]
Ik hoop oprecht dat je ze nooit nodig zal hebben. Maar daar zorgt die sticker natuurlijk voor 😉
Tibber; 3-fase Victron ESS, 38,4 kWh opslag; gasloos sinds 2013; Nibe F1245-10PC; SAP; HomeSeer4; Proxmox 8
4900/4920 Wp ZW + 2520/2100 Wp ZO : SMA STP10.0-3AV-40/STP4.0-3AV-40 : 3xMP2-5000VA : 3xSeplos Mason 280L+42,9kWh : Arotherm VWL125/6+MEH97/6+VIH-RW300/3 : 100 m2 vvw als bijverwarming : Bouwjaar 2008
Apple iPhone 17 LG OLED evo G5 Google Pixel 10 Samsung Galaxy S25 Star Wars: Outlaws Nintendo Switch 2 Apple AirPods Pro (2e generatie) Sony PlayStation 5 Pro
Tweakers is onderdeel van
DPG Media B.V.
Alle rechten voorbehouden - Auteursrecht © 1998 - 2025
•
Hosting door TrueFullstaq